@
TheWalrus Zie de berekening van @
Proton_. Ga daar eens op in.
Intussen hier in het Utrechtse draait nu m'n nieuwe set, zie Sig

. Woensdag m'n oude set verplaatst naar een buur, donderdag de elektra aangepast en vrijdag de nieuwe set gelegd. Geinig detail: die buur is het huis op de andere hoek van dit rijtje van 4 en m'n ECU-R op mijn zolder ziet zijn QS1s nog steeds

. M'n nieuwe ECU maar op de begane grond weggestopt ipv onhandig op zolder lol.
Ik heb het hier al eens eerder gevraagd, maar wat ik hoopte te doen met de elektra is dus gelukt

. Althans, ongeveer. Wat ik wilde, mocht van de elektricien niet (3 fasen gewoon in een lasdoos uitsplitsen) dus nu is het dit geworden: De huidige 1 fase 3-aders naar de werkschakelaar van de initiële set uit de bouw is vervangen door 3-fasen 5 aders. Dat was een beetje meer gehannes door de 16 mm buis dan gehoopt, omdat die smiechten dus een mooie 90 graden bocht erin hadden gelegd bij de vloer waarna het de koof in schiet en dan de meterkast. Maar de elektricien was niet voor 1 gat te vangen en bikte gewoon een stukje vloer weg (toch nog kaal beton daar) waarna we de aders vanuit die bocht makkelijk naar de meterkast trokken en een stukje omhoog naar de plek van de werkschakelaar.
Vervolgens is die schakelaar vervangen voor dit meterkastje:
:strip_exif()/f/image/ZyuiPWux8xaQP3wf7KI7MIc0.jpg?f=fotoalbum_medium)
En lopen vanaf daar 3 3-aderige YMVKs naar het dak (waarvan 1 dus de oude door de muur):
:strip_exif()/f/image/imOttHpaXIpYED0Y3ZDALyyI.jpg?f=fotoalbum_medium)
(Iets oudere foto dan die hierboven, vandaar dat de sticker en markeringen missen).
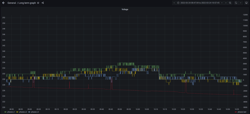
Dat dit gelukt is, is wel echt heel chill. Er is ook nog een 4e groep voor het geval we in de toekomst een airco of zo op het dak willen aansluiten (wie weet, liever een groep te veel dan te weinig). Wel ben ik een beetje te ver gegaan met hoe lang de kabels zijn waardoor met minder vermogen per fase m'n voltages alsnog wat hoger liggen dan de buren met hun 4440 Wp op 1 fase... oops. Ach, max nu is 242 V dus nog niet echt in de buurt van problematisch maar wel iets om in de gaten te houden en mogelijk in de toekomst aan te passen. Wel echt een goede 5 meter langer dan echt nodig is in sommige gevallen, schat ik in.
Op het dak zelf liggen nu 16 x 455 Wp LONGi's op 8x DS3-L, 3, 2 en 3 verdeeld over de fasen.
Piekvermogen vandaag al 4,2 kW, hoger dan de top van de vorige set in de zomer (3,6)

.
Hierrrr met die kWhtjes

.