Ik heb 2x 6 panelen op het dak liggen (allebei een eigen mppe, want oost-west), op een Solax inverter. Zie hier: https://pvoutput.org/intraday.jsp?id=67689&sid=60163 hij gaat om half 7 's ochtends aan, ik zie het probleem niet zoreneeke1970 schreef op maandag 5 augustus 2019 @ 12:22:
[...]
Ik zou zeggen, zet het eens op je dak. We horen het resultaat wel, succes
Wat voor panelen heb jij dan liggen? Je hebt naar verhouding aanzienlijk meer spanning dan wat ik terug zie bij mijn 12 panelen.
Ik heb zes NSP 305Wp (Vmpp 32.63 V) panelen op zuid in één string op de eerste MPPT en tien panelen op noord in één string op de tweede MPPT op een GoodWe GW3000D-NS, deze set draait al bijna een jaar zonder problemen met meer opbrengst dat ingeschat via de diverse "simulatie-sites" dus zes panelen op één MPPT gaat bij mij prima.reneeke1970 schreef op maandag 5 augustus 2019 @ 12:22:
[...]
Ik zou zeggen, zet het eens op je dak. We horen het resultaat wel, succes
https://pvoutput.org/list.jsp?userid=75360
staat er bijOilman schreef op maandag 5 augustus 2019 @ 16:07:
Wat voor panelen heb jij dan liggen? Je hebt naar verhouding aanzienlijk meer spanning dan wat ik terug zie bij mijn 12 panelen.
Ik heb vanmiddag even zitten spelen met sunnydesignweb en daar kom ik inderdaad ook op 1 string. Dank voor het meedenken.
Edit: had de vraag ook bij winkelman gedropt en die geven aan altijd 2 strings te maken. De meningen lijken dus behoorlijk verdeeld.
Edit: had de vraag ook bij winkelman gedropt en die geven aan altijd 2 strings te maken. De meningen lijken dus behoorlijk verdeeld.
[ Voor 35% gewijzigd door Magicw00b op 05-08-2019 17:23 ]
Dan breng je de kabels in twee string naar binnen, door lussen binnen is heel simpel natuurlijk.Magicw00b schreef op maandag 5 augustus 2019 @ 17:13:
Ik heb vanmiddag even zitten spelen met sunnydesignweb en daar kom ik inderdaad ook op 1 string. Dank voor het meedenken.
Edit: had de vraag ook bij winkelman gedropt en die geven aan altijd 2 strings te maken. De meningen lijken dus behoorlijk verdeeld.
1 PVoutput . Dongen NB
Ook met andere merken dan sma?AUijtdehaag schreef op maandag 5 augustus 2019 @ 18:05:
@Magicw00b
In sunnydesignweb kan je toch het verschil zien?
Met name rendement van de omvormer is anders (en voltage/stroom)
1 PVoutput . Dongen NB
Haha ja hmm....AUijtdehaag schreef op maandag 5 augustus 2019 @ 18:28:
[...]
Tegenwoordig allebei chinees volgens sommigen...
Uiteraard moet je datasheets opzoeken.
Anders hadden ze het wel Goodwedesignweb genoemd.
Maar ik heb er nooit gespeeld, dacht dat het enkel sma was.
1 PVoutput . Dongen NB
Doel is om elke paneel op een platte clickfit rail in landscape op de lange kant 5cm hoger te leggen voor afschot.AUijtdehaag schreef op maandag 5 augustus 2019 @ 10:12:
[...]
Wat is de reden om het te doen?
Er bestaan ook in hoogte verstelbare haken namelijk.
Ik weet niet of dat mag/goed gaat?Naalroc schreef op zondag 4 augustus 2019 @ 22:53:
[...]
Kan je niet gebruik maken van een koppelmoer van de bouwmarkt en een stukje M10 draadstang?
https://static.gamma.nl/dam/73897/41
Wat is daarbij de laagste stand dan?, heb je er foto van ?timovd schreef op maandag 5 augustus 2019 @ 12:15:
[...]
@D3LTA, Op mijn uitbouw heb ik zelf panelen gelegd met Clickfit Evo. Omdat het dak niet stijl genoeg loopt, heb ik de onderkant op de laatste stand staan en de bovenkant op de hoogste stand. Het scheelt daarmee toch weer een paar graden. Maar wat AUijtdehaag zegt; wat is je doel?
Zal het? zo strak draai je de klemmen op je zonnepaneel toch niet aan?Andre1973 schreef op maandag 5 augustus 2019 @ 00:15:
[...]
Er zijn ophoogblokjes van 15 mm, voor hele diepe gegolfde pannen. Maar je krijgt dan het tordeer probleem.
De 10 panelen op noord zorgen voor voldoende opstart spanning, de 6 op zuid liften dan mee. 2x 6 is niet wat je wilt, de omvormer wilt het liefst 360 V hebben.Catzjes schreef op maandag 5 augustus 2019 @ 16:10:
[...]
Ik heb zes NSP 305Wp (Vmpp 32.63 V) panelen op zuid in één string op de eerste MPPT en tien panelen op noord in één string op de tweede MPPT op een GoodWe GW3000D-NS, deze set draait al bijna een jaar zonder problemen met meer opbrengst dat ingeschat via de diverse "simulatie-sites" dus zes panelen op één MPPT gaat bij mij prima.
https://pvoutput.org/list.jsp?userid=75360
Ik heb een tijdje gedraaid met 10 panelen op MPPT 1 en 4 op MPPT 2. Ging ook goed.
Toen MPPT 1 de geest gaf, deed de tweede ook niets meer.
4285 Wp op ZO, 1200 Wp op schuur en 880 Wp op NW, DWTW en 7 kW houtkachel
Vandaag mijn account voor SolarEdge gekregen van mijn installateur, de installatie staat al vanaf vrijdagmiddag te leveren. Na het toevoegen van het piek en dal tarief via de Admin pagina klopt jammer genoeg de totale opbrengst niet op de portal. Deze staat nu op 3,29 euro terwijl de totaal opgewekte energie op 60 kWh staat. Het lijkt er op dat hij alleen de opbrengst van vandaag mee neemt in de berekening, dieis dus 15,81 kWh. Bij het toevoegen van het piek en dal tarief moest ik een ingangsdatum opgeven, deze is dus in het verleden, afgelopen vrijdag. Gaat dit nog automatisch worden recht getrokken dat iemand weet?
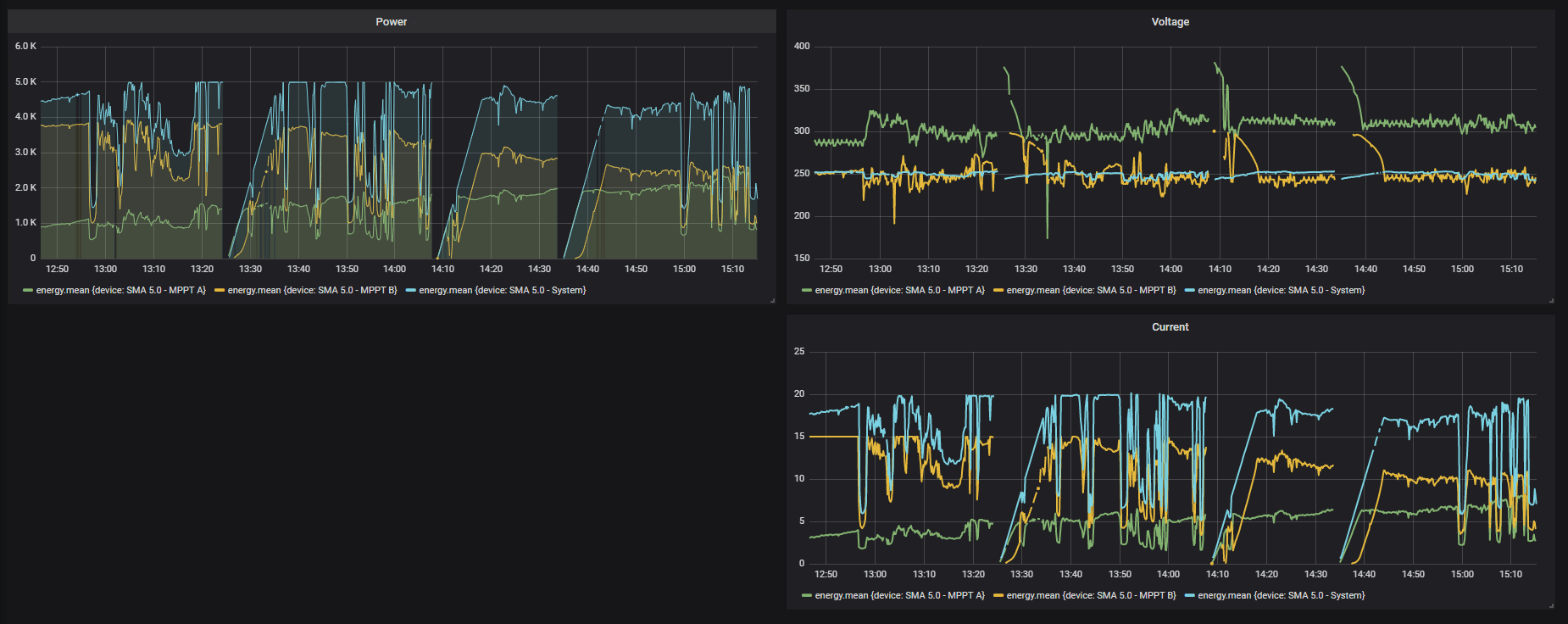
Iemand enig idee wat hier aan de hand is? Drie momenten waarbij het systeem volledig lijkt te herstarten.

Wat opvalt is dat het voltage van AC telkens iets boven de 250 zit en na de reboot vanaf 244 stijgt. Geen idee wat dit kan betekenen?

Wat opvalt is dat het voltage van AC telkens iets boven de 250 zit en na de reboot vanaf 244 stijgt. Geen idee wat dit kan betekenen?

[ Voor 39% gewijzigd door Tsurany op 05-08-2019 21:38 ]
SMA SB5.0 + 16x Jinko 310wp OWO + 10x Jinko 310wp WNW |--|--| Daikin 4MXM68N + 1x FTXA50AW + 3x FTXM20N
Te hoog netvoltage door wolken dus pieken... meer pv in de buurt?Tsurany schreef op maandag 5 augustus 2019 @ 21:26:
Iemand enig idee wat hier aan de hand is? Drie momenten waarbij het systeem volledig lijkt te herstarten.
[Afbeelding]
Wat opvalt is dat het voltage van AC telkens iets boven de 250 zit en na de reboot vanaf 244 stijgt. Geen idee wat dit kan betekenen?
[Afbeelding]
Noord-Oost-Zuid-West 11640Wp Totaal Live, Netduino advanced pv logging
@Tsurany
Heb je 3-fase in huis?
Zet hem eens op de fase met de laagste spanning.
(slimme meter uitlezen met P1 kabel voor de spanning?)
Wat heb je nou ook alweer hangen?
26 panelen op een 1-fase 5 kW omvormer?
Hoeveel mm2 is de voedingskabel van de meterkast naar de omvormer en hoe lang?
253 V AC is de max
https://www.sma-benelux.c...-te-hoge-netspanning.html
NEN EN 50438:2013 is je landsinstelling in de omvormer?
Heb je 3-fase in huis?
Zet hem eens op de fase met de laagste spanning.
(slimme meter uitlezen met P1 kabel voor de spanning?)
Wat heb je nou ook alweer hangen?
26 panelen op een 1-fase 5 kW omvormer?
Hoeveel mm2 is de voedingskabel van de meterkast naar de omvormer en hoe lang?
253 V AC is de max
https://www.sma-benelux.c...-te-hoge-netspanning.html
NEN EN 50438:2013 is je landsinstelling in de omvormer?
[ Voor 72% gewijzigd door AUijtdehaag op 05-08-2019 22:08 ]
@Tsurany Ik ben er afgelopen week ook achter gekomen dat een omvormer zichzelf uitschakelt bij 252V en opnieuw start. Dus als je ziet dat er rond de 250V gemeten wordt dan zou dat best het probleem kunnen zijn.
Ik heb hier nu een apparaat van de netbeheerder in de meterkast staan om te kijken hoe het zit met de voltages omdat het bij mij ook veel te hoog is 245V+
Omdat ik 3-fases tot mijn beschikking heb kon ik de omvormer op een andere fase plaatsen met de hulp van hier: https://gathering.tweaker...message/59612832#59612832
Als je 1 fase hebt dan denk ik niet dat dit zo is op te lossen. Dan zal je contact moeten opnemen met je netbeheerder. Of een paar dekens over de panelen van je buren leggen
Ik heb hier nu een apparaat van de netbeheerder in de meterkast staan om te kijken hoe het zit met de voltages omdat het bij mij ook veel te hoog is 245V+
Omdat ik 3-fases tot mijn beschikking heb kon ik de omvormer op een andere fase plaatsen met de hulp van hier: https://gathering.tweaker...message/59612832#59612832
Als je 1 fase hebt dan denk ik niet dat dit zo is op te lossen. Dan zal je contact moeten opnemen met je netbeheerder. Of een paar dekens over de panelen van je buren leggen
6930Wp Oost-West PV_Output | 7.5 kW Ecodan + 300L
Jup, aardig wat woningen in mijn straat die op Oost of West hebben liggen, rond dat tijdstip staat de zon hoog genoeg om beide kanten te raken dus flinke pieken en dalen op dat moment.Rol-Co schreef op maandag 5 augustus 2019 @ 21:41:
[...]
Te hoog netvoltage door wolken dus pieken... meer pv in de buurt?
Nee, 1x35A helaas.AUijtdehaag schreef op maandag 5 augustus 2019 @ 21:48:
@Tsurany
Heb je 3-fase in huis?
Zet hem eens op de fase met de laagste spanning.
(slimme meter uitlezen met P1 kabel voor de spanning?)
Jup 26 panelen op de SMA SB 5.0. De dikte van meterkast naar omvormer weet ik niet maar de lengte is aardig, hij gaat grof geschat eerst 10 meter het huis door, dan 10 meter omlaag en dan weer 10 meter door de kruipruimte.Wat heb je nou ook alweer hangen?
26 panelen op een 1-fase omvormer?
Hoeveel mm2 is de voedingskabel van de meterkast naar de omvormer en hoe lang?
Jup, juiste landcode dus hij lijkt gewoon een te hoog voltage te krijgen.253 V AC is de max
https://www.sma-benelux.c...-te-hoge-netspanning.html
NEN EN 50438:2013 is je landsinstelling in de omvormer?
Ik ga de netbeheerder eens contacteren, kijken wat zij kunnen betekenen.Luc S schreef op maandag 5 augustus 2019 @ 21:54:
@Tsurany Ik ben er afgelopen week ook achter gekomen dat een omvormer zichzelf uitschakelt bij 252V en opnieuw start. Dus als je ziet dat er rond de 250V gemeten wordt dan zou dat best het probleem kunnen zijn.
Ik heb hier nu een apparaat van de netbeheerder in de meterkast staan om te kijken hoe het zit met de voltages omdat het bij mij ook veel te hoog is 245V+
Omdat ik 3-fases tot mijn beschikking heb kon ik de omvormer op een andere fase plaatsen met de hulp van hier: https://gathering.tweaker...message/59612832#59612832
Als je 1 fase hebt dan denk ik niet dat dit zo is op te lossen. Dan zal je contact moeten opnemen met je netbeheerder. Of een paar dekens over de panelen van je buren leggen
Deze error staat trouwens in de Sunny Portal:
05/08/2019 13:24:22 SB5.0-1AV-41 287 Grid overvoltage slow
SMA SB5.0 + 16x Jinko 310wp OWO + 10x Jinko 310wp WNW |--|--| Daikin 4MXM68N + 1x FTXA50AW + 3x FTXM20N
-9914AUijtdehaag schreef op maandag 5 augustus 2019 @ 18:35:
Is er iets doorgefikt bij je panelen @reneeke1970 ?
Opbrengst valt tegen vanaf 1-8-2019.
1 PVoutput . Dongen NB
Meer verbruiken
Noord-Oost-Zuid-West 11640Wp Totaal Live, Netduino advanced pv logging
Onze PowerOne en pv logger slaat alleen de waardes op van die dag en niet meer uit het verleden. Op basis van schattingen en het verbruik van een soortgelijke opstelling, kan ik de waardes uit het verleden wel registreren.rorie schreef op maandag 5 augustus 2019 @ 20:26:
Vandaag mijn account voor SolarEdge gekregen van mijn installateur, de installatie staat al vanaf vrijdagmiddag te leveren. Na het toevoegen van het piek en dal tarief via de Admin pagina klopt jammer genoeg de totale opbrengst niet op de portal. Deze staat nu op 3,29 euro terwijl de totaal opgewekte energie op 60 kWh staat. Het lijkt er op dat hij alleen de opbrengst van vandaag mee neemt in de berekening, dieis dus 15,81 kWh. Bij het toevoegen van het piek en dal tarief moest ik een ingangsdatum opgeven, deze is dus in het verleden, afgelopen vrijdag. Gaat dit nog automatisch worden recht getrokken dat iemand weet?
Link naar mijn website voor alle reviews en blogs: Kiswum.com.
Het is zeker geen 2,5mm maar ik weet niet of het 4mm of 6mm kabel is, er staat ook niks op.AUijtdehaag schreef op dinsdag 6 augustus 2019 @ 05:45:
@Tsurany
Dus 30 mtr, 2,5 mm2 ?
Dat gaat hem niet worden vrees ik. Zeker niet als de netspanning al hoog is (meten=weten)
De dikte en afstand kan je ook invoeren in sunnydesignweb.
SMA SB5.0 + 16x Jinko 310wp OWO + 10x Jinko 310wp WNW |--|--| Daikin 4MXM68N + 1x FTXA50AW + 3x FTXM20N
Solar Edge portal gaat pas tellen als de Solar Edge Portal is aangemaakt.rorie schreef op maandag 5 augustus 2019 @ 20:26:
Vandaag mijn account voor SolarEdge gekregen van mijn installateur, de installatie staat al vanaf vrijdagmiddag te leveren. Na het toevoegen van het piek en dal tarief via de Admin pagina klopt jammer genoeg de totale opbrengst niet op de portal. Deze staat nu op 3,29 euro terwijl de totaal opgewekte energie op 60 kWh staat. Het lijkt er op dat hij alleen de opbrengst van vandaag mee neemt in de berekening, dieis dus 15,81 kWh. Bij het toevoegen van het piek en dal tarief moest ik een ingangsdatum opgeven, deze is dus in het verleden, afgelopen vrijdag. Gaat dit nog automatisch worden recht getrokken dat iemand weet?
Bij veel string omvormers zoals power one en GoodWe zie je dat ze pas registreren als de portal aangemaakt is of de omvormer geregistreerd.
Sommigen tellen wel netjes door. En ik zag de nieuwe SEMS portal van GoodWe dat bij mijn ouders ook doen.
Bij Solar Edge is dat niet anders. De totaal stand wordt wel opgeteld alleen de rekensom (euro/kWh) telt vanaf de aanmaak datum van de portal.
(logisch in principe maar toch ook weer niet).
Je "mist" nu € 12,- in je opbrengst.
Ik mag inderdaad aannemen dat over die lengte 4mm2 is.Tsurany schreef op dinsdag 6 augustus 2019 @ 07:18:
[...]
Het is zeker geen 2,5mm maar ik weet niet of het 4mm of 6mm kabel is, er staat ook niks op.
En als je met ze allen in die wijk met panelen zit en allemaal enkelfase kan dit wel eens voorkomen.
bij 2,5mm2 moet idd die kabel vervangen worden.
Waar zit je omvormer op afgezekerd? En hij staat op Nederlands? qua landinstelling.
Ben wel benieuwd als je hem begrenst op 4900 oid. Wat er dan gebeurd.AUijtdehaag schreef op dinsdag 6 augustus 2019 @ 07:50:
@Tsurany
Staat er ook niks op de offerte van de installateur?
Ach ja, je kan de output ook nog beperken van de omvormer.
Je ziet hem nu ook al aftoppen.
[ Voor 25% gewijzigd door ApC_IcE op 06-08-2019 08:23 ]
bedankt voor je reactie, jammer dat ik nu een stukje opbrengst mis in mijn dashboard. Gezien dat je een ingangsdatum moest opgeven en het totaal opgewekte aantal kWh bekend is had ik gehoopt dat hij dit wel recht zou trekken.
ApC_IcE schreef op dinsdag 6 augustus 2019 @ 08:19:
[...]
Solar Edge portal gaat pas tellen als de Solar Edge Portal is aangemaakt.
Bij veel string omvormers zoals power one en GoodWe zie je dat ze pas registreren als de portal aangemaakt is of de omvormer geregistreerd.
Sommigen tellen wel netjes door. En ik zag de nieuwe SEMS portal van GoodWe dat bij mijn ouders ook doen.
Bij Solar Edge is dat niet anders. De totaal stand wordt wel opgeteld alleen de rekensom (euro/kWh) telt vanaf de aanmaak datum van de portal.
(logisch in principe maar toch ook weer niet).
Je "mist" nu € 12,- in je opbrengst.
[...]
Ik mag inderdaad aannemen dat over die lengte 4mm2 is.
En als je met ze allen in die wijk met panelen zit en allemaal enkelfase kan dit wel eens voorkomen.
bij 2,5mm2 moet idd die kabel vervangen worden.
Waar zit je omvormer op afgezekerd? En hij staat op Nederlands? qua landinstelling.
[...]
Ben wel benieuwd als je hem begrenst op 4900 oid. Wat er dan gebeurd.
Je ziet hem nu ook al aftoppen.
Nee, staat er niet specifiek op. Ze hebben het wel aangegeven maar ik twijfel of ze het nu over 4mm of 6mm hadden. Ik zou ook even na moeten meten over welke lengtes we het precies hebben, wellicht kom ik eerder op 20 meter uit dan 30 meter nu ik er zo over na denk.AUijtdehaag schreef op dinsdag 6 augustus 2019 @ 07:50:
@Tsurany
Staat er ook niks op de offerte van de installateur?
Ach ja, je kan de output ook nog beperken van de omvormer.
Hij is afgezekerd op, uit mijn hoofd, 25A. Ik zou het even na moeten kijken vanavond maar ze hadden hier zeker rekening mee gehouden. En hij is inderdaad op de NEN norm ingesteld, dat heb ik zelf gedaan.ApC_IcE schreef op dinsdag 6 augustus 2019 @ 08:19:
Ik mag inderdaad aannemen dat over die lengte 4mm2 is.
En als je met ze allen in die wijk met panelen zit en allemaal enkelfase kan dit wel eens voorkomen.
bij 2,5mm2 moet idd die kabel vervangen worden.
Waar zit je omvormer op afgezekerd? En hij staat op Nederlands? qua landinstelling.
Zou dat echt verschil kunnen maken? Ik vraag me af of die 100 watt verschil de spanning kan beperken. Het aftoppen op 5000 watt was al ingecalculeerd, dat vind enkel plaats op zeer zonnige zomerdagen als de zon net beide panelen bestrijkt. Jaarverlies was gecalcueerd op minder dan een procent.Ben wel benieuwd als je hem begrenst op 4900 oid. Wat er dan gebeurd.
Je ziet hem nu ook al aftoppen.
SMA SB5.0 + 16x Jinko 310wp OWO + 10x Jinko 310wp WNW |--|--| Daikin 4MXM68N + 1x FTXA50AW + 3x FTXM20N
Ultieme kostenverlaging in de VS. Een park met zonnepanelen met kosten van 2 dollarcent per kWh
https://www.pv-tech.org/g...the-us-not-quite-so-sunny
Ok, het is wat zonniger in Californië maar dit is wel heel goedkope zonneenergie.
Als je dat naar Nederland vertaalt moet de overheid snel stoppen met financiering van zonneparken naar 8-10 cent per kWh
https://www.pv-tech.org/g...the-us-not-quite-so-sunny
Ok, het is wat zonniger in Californië maar dit is wel heel goedkope zonneenergie.
Als je dat naar Nederland vertaalt moet de overheid snel stoppen met financiering van zonneparken naar 8-10 cent per kWh
Reactie van STEDIN gehad, die geven aan dat ik de nationale storingslijn moet bellen zodat zij het naar STEDIN kunnen doorzetten. Kennelijk moeten opmerkingen over de netspanning via de storingslijn komen. Ik zal ze vanmiddag maar even bellen.
SMA SB5.0 + 16x Jinko 310wp OWO + 10x Jinko 310wp WNW |--|--| Daikin 4MXM68N + 1x FTXA50AW + 3x FTXM20N
Ik heb volgens mij nog geen slimme meter, kreeg laatst een brief van STEDIN met het aanbod die te laten plaatsen. Zal er vanavond even induiken.AUijtdehaag schreef op dinsdag 6 augustus 2019 @ 10:34:
@Tsurany
Als je hier nou eens mee begint om de spanning uit te lezen?
V&A aangeboden: FTDI Slimme meter kabel voor Domoticz, hass.io, dsmr reader e...
SMA SB5.0 + 16x Jinko 310wp OWO + 10x Jinko 310wp WNW |--|--| Daikin 4MXM68N + 1x FTXA50AW + 3x FTXM20N
TLDR:
1. 1 rij van 6 portrait beter dan 2 rijen van 3 landscape?
2. mogen/kunnen platte dakafvoer (ventilatie en ontluchting) onder de panelen?
3. 1 Tigo optimiser of "vlakke" RGA voor cv, of...?
Vrienden van mij hebben een nieuw huis met Oos/West dak. Het is een typisch jaren 20/30 dak; de zolder/bovenkant ligt redelijk vlak en het onderste deel (vanaf 1e verdieping) is heel stijl. Het dak is zo'n 6,5 meter breed en het "vlakke" stuk is zo'n 2,5 meter hoog. Uitstekend voor 6 72-cells panelen per kant.
Mijn idee; 2x6 JA-Solar 375Wp in portrait.
Potrait lijkt mij beter dan 2x3 rijen in landscape, omdat je dan minder installatiemateriaal nodig hebt en je hoeft geen ingewikkelde DC-kabels te leggen om inductielussen tegen te gaan. Is mijn aanname correct?
Er zitten vier pijpjes op het dak; rioolonluchting, 2x wc/badkamer ventilatie en de RGA van de CV. Eerste drie kunnen gemakkelijk vervangen worden voor platte exemplaren (vrij standaard sneldekkers). Mogen die _onder_ de panelen geplaatst worden?
De RGA zit ten Zuiden van de string aan de Oostkant. Is het aan te raden om een Tigo optimiser te plaatsen, of zijn er plattere mogelijkheden voor deze afvoer?
1. 1 rij van 6 portrait beter dan 2 rijen van 3 landscape?
2. mogen/kunnen platte dakafvoer (ventilatie en ontluchting) onder de panelen?
3. 1 Tigo optimiser of "vlakke" RGA voor cv, of...?
Vrienden van mij hebben een nieuw huis met Oos/West dak. Het is een typisch jaren 20/30 dak; de zolder/bovenkant ligt redelijk vlak en het onderste deel (vanaf 1e verdieping) is heel stijl. Het dak is zo'n 6,5 meter breed en het "vlakke" stuk is zo'n 2,5 meter hoog. Uitstekend voor 6 72-cells panelen per kant.
Mijn idee; 2x6 JA-Solar 375Wp in portrait.
Potrait lijkt mij beter dan 2x3 rijen in landscape, omdat je dan minder installatiemateriaal nodig hebt en je hoeft geen ingewikkelde DC-kabels te leggen om inductielussen tegen te gaan. Is mijn aanname correct?
Er zitten vier pijpjes op het dak; rioolonluchting, 2x wc/badkamer ventilatie en de RGA van de CV. Eerste drie kunnen gemakkelijk vervangen worden voor platte exemplaren (vrij standaard sneldekkers). Mogen die _onder_ de panelen geplaatst worden?
De RGA zit ten Zuiden van de string aan de Oostkant. Is het aan te raden om een Tigo optimiser te plaatsen, of zijn er plattere mogelijkheden voor deze afvoer?
Gasloos huis 9kW Panasonic WH-MDC09J3E5 | Atlantic Explorer V4 270L | 8715Wp @ SMA Tripower 6.0-3AV-40 (4150Wp NO, 4565Wp ZW)
Nu nieuw systeem online in PV-output
Woudsehoeve 2
Allemaal 2dehands materiaal (van 2001 tot 2017, 105Wp tot 315Wp)
Verschillende hoeken en oriëntaties.
Solaredge SE7k 3 fase.
Woudsehoeve 2
Allemaal 2dehands materiaal (van 2001 tot 2017, 105Wp tot 315Wp)
Verschillende hoeken en oriëntaties.
Solaredge SE7k 3 fase.
~40kWp,2xSE7k,Victron 3xMPII48/10kVA+Mppt450(200/100), 135kWh Docan LFP, 25kW houtkachel, 120 Heatpipes+1210L, linkedin
@WoudseHoeve
Je kostal systeem doet vandaag nog niets, enkel de logging?
Je kostal systeem doet vandaag nog niets, enkel de logging?
Hoe zit dat met zelf installeren van zonnepanelen? Iedereen doet het, maar verschillende sites online beweren dat je vanaf 600 Wp (dat is dus helemaal niets), verplicht bent om een erkend installateur in te schakelen?
Bijvoorbeeld: https://www.zonnepanelen-info.nl/zonnepanelen/installatie/ beweert dat vanaf 600 Wp een installateur verplicht is.
Ik wil 40 x 300Wp panelen op mijn (plat)dak plaatsen in Oost/West 10-graden opstelling op een 10 kW 3-fase omvormer aan een 3x16A automaat op een 3x25A huisaansluiting. Zou allemaal prima moeten kunnen, maar met 10.000 Watt omvormer zit je natuurlijk dik over die 600 Wp heen. Ik kan me bijna niet voorstellen dat 600 Wp het maximum is om zelf te doen: dat is namelijk echt heel erg weinig?
Daarnaast: ik wil ook best een installateur de panelen laten leggen voor een correct bedrag, echter, niemand wil komen leggen als ze niet zelf ook de materialen mogen leveren? En laat ik nou net toegang hebben tot veel groothandels waar ik deze materialen kan inkopen. Zelf ben ik €7000 kwijt aan panelen inclusief solaredge optimizers & omvormer, aluminium schans-materiaal / bevestiging, ballast en bedrading. De laagste offertes die ik krijg hangen rond de €13.000 (ex installatie) tot €14.500 (incl installatie).
Vandaar dat ik overweeg ze dan maar zelf op m'n dak te gooien? Maar dat mag blijkbaar niet?
Kan iemand me helpen met deze twee vragen:
Bijvoorbeeld: https://www.zonnepanelen-info.nl/zonnepanelen/installatie/ beweert dat vanaf 600 Wp een installateur verplicht is.
Ik wil 40 x 300Wp panelen op mijn (plat)dak plaatsen in Oost/West 10-graden opstelling op een 10 kW 3-fase omvormer aan een 3x16A automaat op een 3x25A huisaansluiting. Zou allemaal prima moeten kunnen, maar met 10.000 Watt omvormer zit je natuurlijk dik over die 600 Wp heen. Ik kan me bijna niet voorstellen dat 600 Wp het maximum is om zelf te doen: dat is namelijk echt heel erg weinig?
Daarnaast: ik wil ook best een installateur de panelen laten leggen voor een correct bedrag, echter, niemand wil komen leggen als ze niet zelf ook de materialen mogen leveren? En laat ik nou net toegang hebben tot veel groothandels waar ik deze materialen kan inkopen. Zelf ben ik €7000 kwijt aan panelen inclusief solaredge optimizers & omvormer, aluminium schans-materiaal / bevestiging, ballast en bedrading. De laagste offertes die ik krijg hangen rond de €13.000 (ex installatie) tot €14.500 (incl installatie).
Vandaar dat ik overweeg ze dan maar zelf op m'n dak te gooien? Maar dat mag blijkbaar niet?
Kan iemand me helpen met deze twee vragen:
- Mag je nou wél of niet zelf je panelen leggen en aansluiten? En mag dat ook nog met een 10-12kW systeem?
- Zijn er partijen die gewoon alleen de installatie op zich nemen?
[ Voor 4% gewijzigd door tss68nl op 06-08-2019 14:17 ]
Dit kan je prima zelf.tss68nl schreef op dinsdag 6 augustus 2019 @ 14:11:
Hoe zit dat met zelf installeren van zonnepanelen? Iedereen doet het, maar verschillende sites online beweren dat je vanaf 600 Wp (dat is dus helemaal niets), verplicht bent om een erkend installateur in te schakelen?
Bijvoorbeeld: https://www.zonnepanelen-info.nl/zonnepanelen/installatie/ beweert dat vanaf 600 Wp een installateur verplicht is.
Ik wil 40 x 300Wp panelen op mijn (plat)dak plaatsen in Oost/West 10-graden opstelling op een 10 kW 3-fase omvormer aan een 3x16A automaat op een 3x25A huisaansluiting. Zou allemaal prima moeten kunnen, maar met 10.000 Watt omvormer zit je natuurlijk dik over die 600 Wp heen. Ik kan me bijna niet voorstellen dat 600 Wp het maximum is om zelf te doen: dat is namelijk echt heel erg weinig?
Daarnaast: ik wil ook best een installateur de panelen laten leggen voor een correct bedrag, echter, niemand wil komen leggen als ze niet zelf ook de materialen mogen leveren? En laat ik nou net toegang hebben tot veel groothandels waar ik deze materialen kan inkopen. Zelf ben ik €7000 kwijt aan panelen inclusief solaredge optimizers & omvormer, aluminium schans-materiaal / bevestiging, ballast en bedrading. De laagste offertes die ik krijg hangen rond de €13.000 (ex installatie) tot €14.500 (incl installatie).
Vandaar dat ik overweeg ze dan maar zelf op m'n dak te gooien? Maar dat mag blijkbaar niet?
Kan iemand me helpen met deze twee vragen:
- Mag je nou wél of niet zelf je panelen leggen en aansluiten? En mag dat ook nog met een 10-12kW systeem?
- Zijn er partijen die gewoon alleen de installatie op zich nemen?
Zijn zat mensen hier die het zelf hebben gedaan.
Vraag het desnoods even bij je inboedel of opstalverzekering na. Maar die 600Wp hoor ik nu voor het eerst.
@tss68nl Meestal is 600wp de grens om zelf terug te leveren via het stopcontact. Met zelf installeren bedoelen ze wellicht dat er geen aanpassingen worden gedaan in de meterkast en de panelen (2 stuks max, 600wp) direct in het stopcontact worden aangesloten.
Ik heb mijn 2400wp installatie ook zelf aangesloten. Als je weet wat je doet en wellicht wat hulp en advies inschakelt moet het goed gaan. Bij aanpassingen in de meterkast eventueel een elektricien inschakelen.
Ik heb mijn 2400wp installatie ook zelf aangesloten. Als je weet wat je doet en wellicht wat hulp en advies inschakelt moet het goed gaan. Bij aanpassingen in de meterkast eventueel een elektricien inschakelen.
No Shame, only Fame!
Ik heb alle elektra in huis zelf gedaan (groot KNX systeem) inclusief 3 meterkasten van rustig 120 modules per stuk. Dus ik weet wel wat ik doeMarcusso schreef op dinsdag 6 augustus 2019 @ 14:37:
Ik heb mijn 2400wp installatie ook zelf aangesloten. Als je weet wat je doet en wellicht wat hulp en advies inschakelt moet het goed gaan. Bij aanpassingen in de meterkast eventueel een elektricien inschakelen.
Bijvoorbeeld om de uitspraken die zonnepaneel informatiesites geven als:
Dat laat weinig tot de verbeelding over volgens hen: het is een systeem boven 600 Wp en de meeste huiseigenaren zijn geen erkend installateurZelf installeren is alleen voor de geavanceerde klusser en mag alleen bij systemen onder de 600 wattpiek. Bij systemen met een grotere opbrengst bent u bij wet verplicht een erkende installateur in te schakelen.
Maar de andere vraag is natuurlijk: als je alle materialen nou hebt, maar je hebt zelf niet echt trek om aan een zekeringslijn 8 meter boven de grond over een pannendak te klauteren.... wie installeert je panelen dan voor je?
Ik zit hier al een tijdje te kijken naar het onderdimensioneren van de omvormer van een PV installatie.
Voor een plat dak heb ik het volgende op het oog:
Oost/West setup (295º/115º) op een plat dak met een helling van 10º (kan desnoods tot ~15º maar niet veel hoger door de eigen schaduw).
Inverter is ten alle tijden gelimiteerd op maximum 10kW (
) aan de AC kant:
Nu was ik eens benieuwd naar hoeveel Wp ik daarop kwijt kan en wat de jaarlijkse opbrengst is, na wat rekenen kom ik op het volgende uit:
Blijkt dus dat voor deze Oost/West setup tot dik twee keer Wp aan inverter rating kan leggen met acceptabele verliezen (~5%). Economisch omslagpunt voor 900 euro prosumententarief per jaar met een 10kW inverter zit rond de 40kWp er van uitgaande van 250 euro per 270Wp geïnstalleerd (excl omvormer) en de installatie totaal afsgeschreven over 15 jaar zonder rente en een elektriciteitstarief van 0.25 euro/kWh.
Er is gerekend met de 2013 zon, wind en temperatuur data en 14% elektrisch systeem verlies.
Zijn er hier mensen die ervaring hebben met het serieus onderdimensioneren van de inverter? Misschien wat praktische problemen die ik over het hoofd zie?
Mogelijks worden de panelen wat warmer wanneer ze meer kunnen leveren dan de rating van de inverter, met die temperatuur is (nog) geen rekening gehouden.
Uiteindelijk is het doel om het verbruik (~17MWh) te dekken zolang het salderen/prosumententarief nog in stand gehouden wordt (~15 jaar).
Alternatieven met aan de DC kant gekoppelde batterij opslag blijken niet zo interessant, zelfs met subsidie voor de batterijen (250 euro/kWh met max 3200).
Voor een plat dak heb ik het volgende op het oog:
Oost/West setup (295º/115º) op een plat dak met een helling van 10º (kan desnoods tot ~15º maar niet veel hoger door de eigen schaduw).
Inverter is ten alle tijden gelimiteerd op maximum 10kW (

Nu was ik eens benieuwd naar hoeveel Wp ik daarop kwijt kan en wat de jaarlijkse opbrengst is, na wat rekenen kom ik op het volgende uit:
Oost/West | Ongelimiteerd | 10kW Inverter | Verlies | |
16200Wp | 28/32 270Wp | 12960kWh/yr | 12935kWh/yr | 25kWh - 0.2% |
19800Wp | 28/32 330Wp | 15840kWh/yr | 15441kWh/yr | 399kWh - 2.5% |
21600Wp | 36/44 270Wp | 17301kWh/yr | 16536kWh/yr | 765kWh - 4.4% |
26400Wp | 36/44 330Wp | 21146kWh/yr | 18950kWh/yr | 2196kWh - 10.4% |
Blijkt dus dat voor deze Oost/West setup tot dik twee keer Wp aan inverter rating kan leggen met acceptabele verliezen (~5%). Economisch omslagpunt voor 900 euro prosumententarief per jaar met een 10kW inverter zit rond de 40kWp er van uitgaande van 250 euro per 270Wp geïnstalleerd (excl omvormer) en de installatie totaal afsgeschreven over 15 jaar zonder rente en een elektriciteitstarief van 0.25 euro/kWh.
Er is gerekend met de 2013 zon, wind en temperatuur data en 14% elektrisch systeem verlies.
Zijn er hier mensen die ervaring hebben met het serieus onderdimensioneren van de inverter? Misschien wat praktische problemen die ik over het hoofd zie?
Mogelijks worden de panelen wat warmer wanneer ze meer kunnen leveren dan de rating van de inverter, met die temperatuur is (nog) geen rekening gehouden.
Uiteindelijk is het doel om het verbruik (~17MWh) te dekken zolang het salderen/prosumententarief nog in stand gehouden wordt (~15 jaar).
Alternatieven met aan de DC kant gekoppelde batterij opslag blijken niet zo interessant, zelfs met subsidie voor de batterijen (250 euro/kWh met max 3200).
[ Voor 6% gewijzigd door AndRo555 op 06-08-2019 16:41 ]
Op PV-output doe ik de dagopbrengst met de hand.PClop schreef op dinsdag 6 augustus 2019 @ 13:35:
@WoudseHoeve
Je kostal systeem doet vandaag nog niets, enkel de logging?
Bij Kostal lijkt de logging overdag niet te werken, de volgende dag staat alles er.
~40kWp,2xSE7k,Victron 3xMPII48/10kVA+Mppt450(200/100), 135kWh Docan LFP, 25kW houtkachel, 120 Heatpipes+1210L, linkedin
Volgens mij is "installateur" geen officiële titel in NL en mag iedereen zich installateur noemen. Pas zodra je iets met de hoofdzekering gaat doen moet je iemand laten komen met zegelrecht. Verder zijn er NEN normen waar je je aan zou moeten houden maar die zijn niet publiektss68nl schreef op dinsdag 6 augustus 2019 @ 15:50:
[...]
Ik heb alle elektra in huis zelf gedaan (groot KNX systeem) inclusief 3 meterkasten van rustig 120 modules per stuk. Dus ik weet wel wat ik doeGaat me meer om algemeen de regels?
Bijvoorbeeld om de uitspraken die zonnepaneel informatiesites geven als:
[...]
Dat laat weinig tot de verbeelding over volgens hen: het is een systeem boven 600 Wp en de meeste huiseigenaren zijn geen erkend installateurKan natuurlijk ook onzin zijn om meer omzet te genereren, maar ze claimen een onafhankelijke adviessite te zijn....
Maar de andere vraag is natuurlijk: als je alle materialen nou hebt, maar je hebt zelf niet echt trek om aan een zekeringslijn 8 meter boven de grond over een pannendak te klauteren.... wie installeert je panelen dan voor je?

Zo moeten alle nieuwe PV systemen geaard zijn etc.
Intel Core i7 2600K @ 5021Mhz | #1 24/7 stable overclock op Tweakers since 2012
'Installateur' niet, maar 'Erkend Installateur' zeker wel. In de elektrotechniek zijn veel disciplines die uitsluitend door een erkend en gediplomeerd installateur uitgevoerd mogen worden, óf onder supervisie van een erkend installateur met een daaropvolgende keuring.India Sierra schreef op dinsdag 6 augustus 2019 @ 16:24:
[...]
Volgens mij is "installateur" geen officiële titel in NL en mag iedereen zich installateur noemen. Pas zodra je iets met de hoofdzekering gaat doen moet je iemand laten komen met zegelrecht. Verder zijn er NEN normen waar je je aan zou moeten houden maar die zijn niet publiek
Was ik me niet van bewusttss68nl schreef op dinsdag 6 augustus 2019 @ 16:32:
[...]
'Installateur' niet, maar 'Erkend Installateur' zeker wel. In de elektrotechniek zijn veel disciplines die uitsluitend door een erkend en gediplomeerd installateur uitgevoerd mogen worden, óf onder supervisie van een erkend installateur met een daaropvolgende keuring.
Anyway, de essent lijkt zelfs tips te geven over het zelf installeren en daar wordt geen woord over 600Wp gerept (ook raar eigenlijk want het max vermogen was je op een bestaande/gedeelde groep mag invoeren is 500W).
Intel Core i7 2600K @ 5021Mhz | #1 24/7 stable overclock op Tweakers since 2012
@India Sierra wat die erkenningen bij Uneto-VNI of VEI echt voorstellen moet je niet vragen hoor, maar kleine bedrijfjes worden simpelweg geweerd. De certificaten/examens zelf zijn met twee vingers in je neus te halen, maar ze beslissen simpelweg vooraf of je in aanmerking komt.
Leuk leesvoer van Essent. Ook daar prijzen ze hun installateurs aan, maar inderdaad niet om reden dat het simpelweg niet zou mogen onder de 600 Wp. Dat argument hadden ze natuurlijk zeker gebruikt als dat echt zo bij wet zou zijn geregeld. Thanks
Leuk leesvoer van Essent. Ook daar prijzen ze hun installateurs aan, maar inderdaad niet om reden dat het simpelweg niet zou mogen onder de 600 Wp. Dat argument hadden ze natuurlijk zeker gebruikt als dat echt zo bij wet zou zijn geregeld. Thanks
Die wet is er al, paar maanden geleden ingegaan,hij kan alleen niet uitgevoerd worden. Details ben ik vergeten. Dus vooralsnog word alles gedoogd en geen certificaat nodig voor je installatietss68nl schreef op dinsdag 6 augustus 2019 @ 17:07:
@India Sierra wat die erkenningen bij Uneto-VNI of VEI echt voorstellen moet je niet vragen hoor, maar kleine bedrijfjes worden simpelweg geweerd. De certificaten/examens zelf zijn met twee vingers in je neus te halen, maar ze beslissen simpelweg vooraf of je in aanmerking komt.
Leuk leesvoer van Essent. Ook daar prijzen ze hun installateurs aan, maar inderdaad niet om reden dat het simpelweg niet zou mogen onder de 600 Wp. Dat argument hadden ze natuurlijk zeker gebruikt als dat echt zo bij wet zou zijn geregeld. Thanks
1 PVoutput . Dongen NB
Interessant. Maar in dat geval wel gevaarlijk. Immers als ergens een wet al voor bestaat, dan wordt later de ingangsdatum van de wet als grens genomen, niet de datum waarop de handhaving/uitvoering langzaam op gang kwam.reneeke1970 schreef op dinsdag 6 augustus 2019 @ 18:33:
Die wet is er al, paar maanden geleden ingegaan,hij kan alleen niet uitgevoerd worden. Details ben ik vergeten. Dus vooralsnog word alles gedoogd en geen certificaat nodig voor je installatie
Gaat denk ik hier over. Vooralsnog lijkt het erop dat ook een reeds aangesloten installatie later geen certificaat nodig gaat hebben tot in ieder geval 2021.tss68nl schreef op dinsdag 6 augustus 2019 @ 18:41:
[...]
Interessant. Maar in dat geval wel gevaarlijk. Immers als ergens een wet al voor bestaat, dan wordt later de ingangsdatum van de wet als grens genomen, niet de datum waarop de handhaving/uitvoering langzaam op gang kwam.
Ah, dat is een duidelijk verhaal. Ik las even 800W - 1 kW.... dacht dat is wel heel specifiek. Maar het is tot 1MW: net voldoende voor een serieus thuissysteempje.Jazzle schreef op dinsdag 6 augustus 2019 @ 20:10:
Gaat denk ik hier over. Vooralsnog lijkt het erop dat ook een reeds aangesloten installatie later geen certificaat nodig gaat hebben tot in ieder geval 2021.
- Portrait kan beter zijn ivm opkruipende schaduw, langer opbrengst van het niet beschaduwde deeltimovd schreef op dinsdag 6 augustus 2019 @ 11:12:
TLDR:
1. 1 rij van 6 portrait beter dan 2 rijen van 3 landscape?
2. mogen/kunnen platte dakafvoer (ventilatie en ontluchting) onder de panelen?
3. 1 Tigo optimiser of "vlakke" RGA voor cv, of...?
Vrienden van mij hebben een nieuw huis met Oos/West dak. Het is een typisch jaren 20/30 dak; de zolder/bovenkant ligt redelijk vlak en het onderste deel (vanaf 1e verdieping) is heel stijl. Het dak is zo'n 6,5 meter breed en het "vlakke" stuk is zo'n 2,5 meter hoog. Uitstekend voor 6 72-cells panelen per kant.
Mijn idee; 2x6 JA-Solar 375Wp in portrait.
Potrait lijkt mij beter dan 2x3 rijen in landscape, omdat je dan minder installatiemateriaal nodig hebt en je hoeft geen ingewikkelde DC-kabels te leggen om inductielussen tegen te gaan. Is mijn aanname correct?
Er zitten vier pijpjes op het dak; rioolonluchting, 2x wc/badkamer ventilatie en de RGA van de CV. Eerste drie kunnen gemakkelijk vervangen worden voor platte exemplaren (vrij standaard sneldekkers). Mogen die _onder_ de panelen geplaatst worden?
De RGA zit ten Zuiden van de string aan de Oostkant. Is het aan te raden om een Tigo optimiser te plaatsen, of zijn er plattere mogelijkheden voor deze afvoer?
- Minder schaduw altijd beter, desnoods een Tigo, maar die kan weer kapot gaan...
- Half-cel panelen kunnen eventueel ook ten dele schaduw verliezen verminderen
- Ik zou ontluchtingspannen rustig onder de panelen laten uitkomen
- Is het een optie om eerst te kijken wat het effect is zonder optimizer? Desnoods later plaatsen. (als je er zelf bij kan.)
Dat zou vanaf een stekkeromvormer van max 500W kunnen zijn. Dan kan je niets fout doen. Je kunt wel alles zelf doen, wel volgens de regels. Zoals NEN1010. Bij het aanpassen van je electrische installatie.tss68nl schreef op dinsdag 6 augustus 2019 @ 14:11:
Hoe zit dat met zelf installeren van zonnepanelen? Iedereen doet het, maar verschillende sites online beweren dat je vanaf 600 Wp (dat is dus helemaal niets), verplicht bent om een erkend installateur in te schakelen?
[...]
Kijk, dat is mooi. Onder de aanname dat de prosumententax alleen geld op net-gekoppelde omvormers; Misschien kan je met nog een aparte, losse, speciale omvormer, en Eigen verbruik zelf opgewekte electra verhogen (autonomie?) nog meer bereiken? Aftakken van het hoofdsysteem aan de DC-kant, kan je later toevoegen, en met domotica regelen.AndRo555 schreef op dinsdag 6 augustus 2019 @ 16:06:
Ik zit hier al een tijdje te kijken naar het onderdimensioneren van de omvormer van een PV installatie.
Voor een plat dak heb ik het volgende op het oog:
Oost/West setup (295º/115º) op een plat dak met een helling van 10º (kan desnoods tot ~15º maar niet veel hoger door de eigen schaduw).
Inverter is ten alle tijden gelimiteerd op maximum 10kW () aan de AC kant:
Nu was ik eens benieuwd naar hoeveel Wp ik daarop kwijt kan en wat de jaarlijkse opbrengst is, na wat rekenen kom ik op het volgende uit:
Oost/West Ongelimiteerd 10kW Inverter Verlies 16200Wp 28/32 270Wp 12960kWh/yr 12935kWh/yr 25kWh - 0.2% 19800Wp 28/32 330Wp 15840kWh/yr 15441kWh/yr 399kWh - 2.5% 21600Wp 36/44 270Wp 17301kWh/yr 16536kWh/yr 765kWh - 4.4% 26400Wp 36/44 330Wp 21146kWh/yr 18950kWh/yr 2196kWh - 10.4%
Blijkt dus dat voor deze Oost/West setup tot dik twee keer Wp aan inverter rating kan leggen met acceptabele verliezen (~5%). Economisch omslagpunt voor 900 euro prosumententarief per jaar met een 10kW inverter zit rond de 40kWp er van uitgaande van 250 euro per 270Wp geïnstalleerd (excl omvormer) en de installatie totaal afsgeschreven over 15 jaar zonder rente en een elektriciteitstarief van 0.25 euro/kWh.
Er is gerekend met de 2013 zon, wind en temperatuur data en 14% elektrisch systeem verlies.
Zijn er hier mensen die ervaring hebben met het serieus onderdimensioneren van de inverter? Misschien wat praktische problemen die ik over het hoofd zie?
Mogelijks worden de panelen wat warmer wanneer ze meer kunnen leveren dan de rating van de inverter, met die temperatuur is (nog) geen rekening gehouden.
Uiteindelijk is het doel om het verbruik (~17MWh) te dekken zolang het salderen/prosumententarief nog in stand gehouden wordt (~15 jaar).
Alternatieven met aan de DC kant gekoppelde batterij opslag blijken niet zo interessant, zelfs met subsidie voor de batterijen (250 euro/kWh met max 3200).
I Bought Myself A Politician - MonaLisa Twins 2013: 7panelen(195Wp), maand later, 17. 3 jaar later 28 en gasloos. 5.5kWp O-W op 4.2kVA omvormer. 2018 'verhuisd'.
Het verlies van 500-1000kWh opbrengst is niet zo heel relevant in het geval van prosumententax. Al de kosten en moeite met partiële niet net-gekoppelde omvormers of batterijen aan de DC kant zijn hoger dan nog meer Wp leggen en daardoor meer opbrengst te creëren (maar dan breder ipv hogere piek). Tegen de setup met het prosumententarief kan je echt niet tegenop voor grote installaties en weinig zelfconsumptie.onetime schreef op dinsdag 6 augustus 2019 @ 22:55:
[...]
Kijk, dat is mooi. Onder de aanname dat de prosumententax alleen geld op net-gekoppelde omvormers; Misschien kan je met nog een aparte, losse, speciale omvormer, en Eigen verbruik zelf opgewekte electra verhogen (autonomie?) nog meer bereiken? Aftakken van het hoofdsysteem aan de DC-kant, kan je later toevoegen, en met domotica regelen.
Een alternatief is een bidirectionele meter, geen prosumententax en zo min mogelijk injecteren. Dat is op zich goed mogelijk met wat slim aansturen van grote verbruikers en de warmtepomp icm met groot buffervat. Echter is dat maar enkele pietluttige kWh. 150l water van 10 naar 60 graden brengen kost immers maar 2kWh met een warmtepomp (zo een ding dat 100m de grond in steekt). Al bij al is dit een goed plan voor een modern huis met WP matig verbruik (zonder slurpende EV dus) en aangepaste (redelijke kleine) PV setup.
Nu is er immers een grote PV setup voorzien om vele km's met een EV te doen (15MWh per jaar waarvan 80% thuis). Echter is die EV pas gemiddeld vanaf 15:30 thuis en dan is er geen al te groot PV overschot meer. Met batterijen is het maar aanmodderen, want een zonnige juni dag geeft 140kWh+ met deze setup en dat is met een paar 10kWh natuurlijk ook geen oplossing.
Al bij al wordt het waarschijnlijk of het prosumententarief (voor 15j), een 10kW inverter en 20+kWp aan PV. Of een bidirectionele meter met een beperkte PV setup die alleen de base load van 5000kWh dekt. Die EV moet zijn 12MWh dan maar grotendeels uit het net trekken.
Morgen eens beide gevallen goed doorrekenen en ik zal de resultaten hier posten.
Power to gas + Methanation en lekker op CNG verder tuffen zou wel ideaal zijn: goedkope auto's en zelfbedruipend.
@AndRo555 Je denkt er financieel goed over na. Uitstekend. Ik kijk ook met een milieu-oog;
Leg lekker 20+kWp. En kijk later naar de suggesties in het eigenverbruik-topic voor nog hogere opbrengst.
In jouw geval bv ingeval van aftoppen gewoon met een verwarmingselement (goedkoop) warmwater maken.
Dat op ieder willekeurig moment van aftoppen, pak je door het jaar toch weer lekker wat mee.
Leg lekker 20+kWp. En kijk later naar de suggesties in het eigenverbruik-topic voor nog hogere opbrengst.
In jouw geval bv ingeval van aftoppen gewoon met een verwarmingselement (goedkoop) warmwater maken.
Dat op ieder willekeurig moment van aftoppen, pak je door het jaar toch weer lekker wat mee.
I Bought Myself A Politician - MonaLisa Twins 2013: 7panelen(195Wp), maand later, 17. 3 jaar later 28 en gasloos. 5.5kWp O-W op 4.2kVA omvormer. 2018 'verhuisd'.
Ze hebben het nog over consoles, die ben ik al jaren niet meer nieuw tegen gekomen, denk dat de rest van de info ook van lang gelden is.tss68nl schreef op dinsdag 6 augustus 2019 @ 14:11:
Hoe zit dat met zelf installeren van zonnepanelen? Iedereen doet het, maar verschillende sites online beweren dat je vanaf 600 Wp (dat is dus helemaal niets), verplicht bent om een erkend installateur in te schakelen?
Bijvoorbeeld: https://www.zonnepanelen-info.nl/zonnepanelen/installatie/ beweert dat vanaf 600 Wp een installateur verplicht is.
Ik wil 40 x 300Wp panelen op mijn (plat)dak plaatsen in Oost/West 10-graden opstelling op een 10 kW 3-fase omvormer aan een 3x16A automaat op een 3x25A huisaansluiting. Zou allemaal prima moeten kunnen, maar met 10.000 Watt omvormer zit je natuurlijk dik over die 600 Wp heen. Ik kan me bijna niet voorstellen dat 600 Wp het maximum is om zelf te doen: dat is namelijk echt heel erg weinig?
Daarnaast: ik wil ook best een installateur de panelen laten leggen voor een correct bedrag, echter, niemand wil komen leggen als ze niet zelf ook de materialen mogen leveren? En laat ik nou net toegang hebben tot veel groothandels waar ik deze materialen kan inkopen. Zelf ben ik €7000 kwijt aan panelen inclusief solaredge optimizers & omvormer, aluminium schans-materiaal / bevestiging, ballast en bedrading. De laagste offertes die ik krijg hangen rond de €13.000 (ex installatie) tot €14.500 (incl installatie).
Vandaar dat ik overweeg ze dan maar zelf op m'n dak te gooien? Maar dat mag blijkbaar niet?
Kan iemand me helpen met deze twee vragen:
- Mag je nou wél of niet zelf je panelen leggen en aansluiten? En mag dat ook nog met een 10-12kW systeem?
- Zijn er partijen die gewoon alleen de installatie op zich nemen?
Een papiertje erkend installateur is voornamelijk iets uit het verleden, volgen mij is de verplichting rond 2007 afgeschaft, en is het nu iets dat je kan aanvragen en leuk als marketing ding, maar iedere installateur (in de PV) die niet ram vol zit met werk en tijd heeft voor marketing zou ik niet in huis willen hebben.
Zolang jij je aan de regels houd, en dat is makkelijker als je daarvoor op school gezeten hebt, of gezond verstand hebt en hier goed oplet, dan mag je dat zelf doen, net als de rest de E-installatie van je huis na de meter.
Ik heb in het verleden ook wel systemen geplaatst voor eindgebruikers die zelf de spullen hadden aangeschaft. Ik zou dan eerst opzoek gaan naar eentje, dan aangeven welk montage materiaal je wil gaan gebruiken, en dan als de installateur dat wil plaatsen (ik doe sommige merken niet, alles waar je hout moet gaan plaatsen o.a.) dan bestellijsten genereren, laat die even nakijken of ie iets mist (als ie daar vaker mee werkt ziet ie dat zo) of juist niet gaat gebruiken (ik gebruik graag ophang busjes, anderen gebruiken die helemaal niet).
[ Voor 10% gewijzigd door Andre1973 op 07-08-2019 00:54 ]
ZZP'er in de solar (werkvoorbereiding / voorman / plaatsen) sinds 2009 fulltime met PV bezig. Met houtkachel en warmtepomp gasvrij!
Dit soort dak ?timovd schreef op dinsdag 6 augustus 2019 @ 11:12:
1. 1 rij van 6 portrait beter dan 2 rijen van 3 landscape?
2. mogen/kunnen platte dakafvoer (ventilatie en ontluchting) onder de panelen?
3. 1 Tigo optimiser of "vlakke" RGA voor cv, of...?
Vrienden van mij hebben een nieuw huis met Oos/West dak. Het is een typisch jaren 20/30 dak; de zolder/bovenkant ligt redelijk vlak en het onderste deel (vanaf 1e verdieping) is heel stijl. Het dak is zo'n 6,5 meter breed en het "vlakke" stuk is zo'n 2,5 meter hoog. Uitstekend voor 6 72-cells panelen per kant.
Mijn idee; 2x6 JA-Solar 375Wp in portrait.

Of nog platter van boven ?
8x330 NO12.5°, 8x330 ZW12.5°, 8x350 ZW60°, 8x325 NO10°, SE8K, P500. 6x410 ZW10° Enphase
@jacovn, onderste deel klopt aardig. Bovenste deel is zo'n 20 graden (ruwe gok).
Gasloos huis 9kW Panasonic WH-MDC09J3E5 | Atlantic Explorer V4 270L | 8715Wp @ SMA Tripower 6.0-3AV-40 (4150Wp NO, 4565Wp ZW)
Ik ben dus blijkbaar op zoek naar iemand zoals jij die ZZP paneel-plaatsing doet, én niet stampvol zitAndre1973 schreef op woensdag 7 augustus 2019 @ 00:48:
Ik heb in het verleden ook wel systemen geplaatst voor eindgebruikers die zelf de spullen hadden aangeschaft. Ik zou dan eerst opzoek gaan naar eentje, dan aangeven welk montage materiaal je wil gaan gebruiken, en dan als de installateur dat wil plaatsen (ik doe sommige merken niet, alles waar je hout moet gaan plaatsen o.a.) dan bestellijsten genereren, laat die even nakijken of ie iets mist (als ie daar vaker mee werkt ziet ie dat zo) of juist niet gaat gebruiken (ik gebruik graag ophang busjes, anderen gebruiken die helemaal niet).
Jammer, want zoals ik het zie, heb ik 4 projecten die ik in principe zelf uit kan voeren, maar waar ik net zo lief iemand een dag goed voor betaal om ze neer te leggen. Het probleem zal wel zijn dat ze sowieso wel werk hebben, en op andere projecten óók marge op de producten zit
Even iets heel anders: ik heb als panelen voor 2 van de projecten (waaronder mn eigen dak) de Sharp NU-AK 300B op het oog. Niet de beste die ik kan vinden, maar wel monokristallijn en per paneel heel goedkoop waardoor het loont om net ff wat meer panelen te leggen in O/W opstelling zodat je een mooie volle en vlakke curve krijgt over de dag gezien. Iemand ervaringen met die panelen? Redenen om juist niet voor dergelijke panelen te kiezen om een zorgeloze energiecentrale op je dak te hebben? Ik kan namelijk nergens vinden of ze bijvoorbeeld stevig genoeg zijn om onder een hoek van 10 graden een flinke hagelbui te weerstaan
Voor de krappe pannendaken kwam ik uit op SunPower of LG NeON2, dat zal niemand hier verbazen
Heet dat niet een "Mansarde dak"?jacovn schreef op woensdag 7 augustus 2019 @ 06:32:
[...]
Dit soort dak ?
[Afbeelding]
Of nog platter van boven ?
14kW ZubadanPUHZ-SHW140YHA+ERSC-VM2C, 200L boiler , 200L buffer, sinds 8/2018, gasloos
Mogelijk binnenkort verhuizen naar een woning met een schuindak die op het zuiden tussen ZW en ZZW ligt, ideaal voor zonnepanelen.
Zover ik kan zien lijkt mij een string-omvormer de beste optie. Geen schaduw en alle panelen op hetzelfde deel van het dak.
Inmiddels bezig met de OP door te spitten. Best veel informatie om uit te zoeken.
Mocht ik nog vragen/tips hebben laat ik het weten
-update-
matrix toegepast
Zover ik kan zien lijkt mij een string-omvormer de beste optie. Geen schaduw en alle panelen op hetzelfde deel van het dak.
Inmiddels bezig met de OP door te spitten. Best veel informatie om uit te zoeken.
Mocht ik nog vragen/tips hebben laat ik het weten
-update-
matrix toegepast
[ Voor 26% gewijzigd door Viper® op 07-08-2019 11:09 ]
Ik ben daar zelf ook mee bezig.Viper® schreef op woensdag 7 augustus 2019 @ 10:59:
Mogelijk binnenkort verhuizen naar een woning met een schuindak die op het zuiden tussen ZW en ZZW ligt, ideaal voor zonnepanelen. Inmiddels bezig met de OP door te spitten. Best veel informatie om uit te zoeken.
Mocht ik nog vragen/tips hebben laat ik het weten
-update-
matrix toegepast
6 jaar geleden wist ik alles over zonnepanelen, maar het lijkt erop dat ik weer vanaf het begin weer moet beginnen. Ik heb er toen de populaire / goed aangeschreven, Yingli Panda panelen erop laten leggen, maar nu zie je dat merk nauwelijks meer voorkomt.
Nu ligt mijn focus op de powerhouses: Sunpower en de Panasonic Hit-serie. Doordat ik in december de sleutel van de woning krijg, wil ik alvast zoveel mogelijk onderzoek doen en hopelijk kunnen de installateurs met mij meedenken. Uiteraard raden zij hun eigen panelen aan. Zo heb ik een aanbod voor URE (NSP) panelen ontvangen en ben ik even aan het rondkijken of het iets is. Voorlopig zie ik het nog als een budget merk die het vooral moet hebben van een prima prijs-/kwaliteit verhouding en met name voor projecten wordt gebruikt.
p.s. wij hebben nu oost / west en in de nieuwe woning is een klein gedeelte ZW en de andere kant is een heeeeel erg lang dak op NO.
[ Voor 5% gewijzigd door Kiswum op 07-08-2019 11:15 ]
Link naar mijn website voor alle reviews en blogs: Kiswum.com.
Waarom probeer je het niet op werkspot?tss68nl schreef op woensdag 7 augustus 2019 @ 10:05:
[...]
Ik ben dus blijkbaar op zoek naar iemand zoals jij die ZZP paneel-plaatsing doet, én niet stampvol zitIk heb er inderdaad eerder al op gezocht, ZZP / zelfstandig / onafhankelijk PV installateur, maar eigenlijk willen ze altijd alleen maar hun eigen ingekochte materiaal installeren. Dat snap ik ook wel, aangezien het rustig €4000 aan marge op de producten scheelt.
Jammer, want zoals ik het zie, heb ik 4 projecten die ik in principe zelf uit kan voeren, maar waar ik net zo lief iemand een dag goed voor betaal om ze neer te leggen. Het probleem zal wel zijn dat ze sowieso wel werk hebben, en op andere projecten óók marge op de producten zit
Zet je de condities erbij en hoef je het njet steeds uit te leggen. Degene die er dan op reageren weten meteen waar ze aan toe zijn.
All electric! 8500Wp / Vaillant l/w 7kW / 2x Daikin l/l 2.5kW / Atlantic 200l / Nexus 20kWh / Victron 32kWh
Ik had moeite met begrijpen wat je hier nu eigenlijk schrijft, want ik spreek alleen jou tegen omdat jij de specificaties tegenspreekt. Maar waarom moet de originele vraagsteller wijzer zijn dan de specificaties aangeven en jou, die de specificaties tegenspreekt, geloven? Dat inhoudelijke antwoord mis ik toch.reneeke1970 schreef op maandag 5 augustus 2019 @ 12:28:
[...] Als jij tegenspreekt wat er staat, prima toch.
Ik hoop dat orginele vraag steller wijzer is.
En ik geloof dat enkele praktijk voorbeelden de specificaties gelijk geven, al is dat bij andere merken.
edit: zie bv.: borft in "Elektriciteit opwekken met zonnepanelen (PV) Deel 8"
[ Voor 7% gewijzigd door onetime op 07-08-2019 16:21 ]
I Bought Myself A Politician - MonaLisa Twins 2013: 7panelen(195Wp), maand later, 17. 3 jaar later 28 en gasloos. 5.5kWp O-W op 4.2kVA omvormer. 2018 'verhuisd'.
Er is niemand die zijn situatie in de praktijk heeft, en ik ken meerdere situaties die bewezen hebben dat het niet gaat.onetime schreef op woensdag 7 augustus 2019 @ 13:53:
[...]
Ik had moeite met begrijpen wat je hier nu eigenlijk schrijft, want ik spreek alleen jou tegen omdat jij de specificaties tegenspreekt. Maar waarom moet de originele vraagsteller wijzer zijn dan de specificaties aangeven en jou, die de specificaties tegenspreekt, geloven? Dat inhoudelijke antwoord mis ik toch.
En ik geloof dat enkele praktijk voorbeelden de specificaties gelijk geven, al is dat bij andere merken.
Wat jij wilt zien prima, ik houd erover op
1 PVoutput . Dongen NB
Dus als ik het goed begrijp op het moment dat de omvormer aan zijn max zit, een verwarmingselement op de DC kant, dus rechtstreeks op de panelen aansluiten?onetime schreef op woensdag 7 augustus 2019 @ 00:04:
@AndRo555 Je denkt er financieel goed over na. Uitstekend. Ik kijk ook met een milieu-oog;
Leg lekker 20+kWp. En kijk later naar de suggesties in het eigenverbruik-topic voor nog hogere opbrengst.
In jouw geval bv ingeval van aftoppen gewoon met een verwarmingselement (goedkoop) warmwater maken.
Dat op ieder willekeurig moment van aftoppen, pak je door het jaar toch weer lekker wat mee.
Een ouderwetse boiler krijgt dan al snel teveel spanning en dus ook teveel vermogen vrees ik...
Zet je er dan een omvormer tussen?
Indien er wat meer over geschreven is, heb je dan een linkje naar dat topic?
Ik zie niet in waarom je dat zou willen doen, dan zit je de omvormer volledig in de weg en heb je geen enkele veiligheidsvoorziening ingebouwd. Lijkt het mij een stuk logischer om gewoon aan de AC kant belasting bij te schakelen en zodoende te voorkomen dat je te veel terug levert aan het net, dan waar je belasting voor betaald. Maar ik weet niet hoe de Belgische fiscus daarover denkt, technisch maakt het voor het net geen verschil, maar meestal zijn ze bij de fiscus niet zo technisch onderlegd.
Oftewel totale stroomlevering meten (al dan niet op slimme meter / omvormer) en op het moment dat je richting de 10 kW gaat een elektrisch element in een boiler inschakelen.
Uiteindelijk is het volgens mij alleen de moeite niet, maar vooral een leuk Tweak projectje met als risico dat de installatie voor een 3e onbegrijpbaar wordt.
Oftewel totale stroomlevering meten (al dan niet op slimme meter / omvormer) en op het moment dat je richting de 10 kW gaat een elektrisch element in een boiler inschakelen.
Uiteindelijk is het volgens mij alleen de moeite niet, maar vooral een leuk Tweak projectje met als risico dat de installatie voor een 3e onbegrijpbaar wordt.
Even een update:Luc S schreef op zondag 4 augustus 2019 @ 20:57:
@reneeke1970 Ik heb het gemeld![]()
Helaas toch iets te vroeg gejuicht. Nouja, wel top dat we dit probleem getackeld hebben natuurlijk maar er is toch nog wat meer mis. Zul je net zien he, net nadat ik jullie een update stuurde was het systeem er weer klaar mee![]()
[Afbeelding]
De voltage grafiek ziet er in ieder geval veel beter uit sinds 2 dagen:
[Afbeelding: netspanning]
In de omvormer komen nu de volgende errors nog langs. Deze zijn overigens niet nieuw en heb ik ook al gemeld in de eerste case bij SolarEdge. Ik denk dat ze hoopte alles in 1 keer op te lossen met de te hoge netspanning.
Error 18xAE: "AC frequency too high (Line 1/2/3)"
Error 18x3E: "Ground Current – RCD. Contact SolarEdge support." (dus dat heb ik dan maar gedaan, nieuwe case aangemaakt)
V.w.b. AC frequency too high; Ik weet niet hoeveel marge hier op mag zitten maar dit blijft tussen de 49.99 en 50.01.
Ik zal binnenkort een samenvatting in mijn eigen topic toevoegen en daar de updates en eventuele vragen in plaatsen, ik kaap nu wel erg veel van dit topic voor troubleshooten van mijn systeem
De installateur heeft op verzoek van Solaredge op afstand e.e.a. nagekeken en gecontroleerd maar geen issue kunnen vinden v.w.b. de foutmeldingen die werden afgegeven. Wel werd mij gevraagd om de omvormer aan te zetten want Solaredge meldde dat de manuele schakelaar van de omvormer op uit stond en hoe curieus het ook klonk, ze beweerde dat ik de schakelaar al zo'n 5000 keer heb omgezet in de tijd dat de omvormer hangt

Ze kunnen zien of de omvormer manueel wordt uitgeschakeld of dat de stroom eraf wordt gehaald en ik zou er toch echt zo vaak aan hebben gezeten. Gelukkig hoefde ik de installateur niet te overtuigen van die onzin maar Solaredge moest wel bewijs hebben dat er wat mis was met die schakelaar.
Eenmaal thuis een foto gemaakt van de schakelaar in AAN positie en de web-portal ernaast op de telefoon waar inderdaad pronkt 'Schakelaar - UIT'. Even afwachten wat nu, maar ik denk dat ik een nieuwe omvormer krijg.
6930Wp Oost-West PV_Output | 7.5 kW Ecodan + 300L
@AUijtdehaag Ik ben bang dat als ik me daar hard voor ga maken dat het dan nog langer gaat duren voordat het zooitje werkt
Na het uit en inschakelen van de omvormer wordt de opwekking soms wel weer tijdelijk hervat merkte ik gisteren. Misschien vanavond maar even een servo motor tegen die schakelaar aan zetten zodat ik hem op afstand weer even aan kan slingeren... elke kWh is er 1 toch?!
Moet ik hem niet vergeten weg te halen als de installateur langskomt want dan wordt 5000 keer omschakelen ineens wel aannemelijk
Na het uit en inschakelen van de omvormer wordt de opwekking soms wel weer tijdelijk hervat merkte ik gisteren. Misschien vanavond maar even een servo motor tegen die schakelaar aan zetten zodat ik hem op afstand weer even aan kan slingeren... elke kWh is er 1 toch?!
Moet ik hem niet vergeten weg te halen als de installateur langskomt want dan wordt 5000 keer omschakelen ineens wel aannemelijk

6930Wp Oost-West PV_Output | 7.5 kW Ecodan + 300L
Om te constateren dat je teveel terug levert moet de omvormer wel in staat zijn om teveel te leveren. Als een 12 kW omvormer boven tien kW komt kun je 2 kW element inschakelen, maarja met 10 kW omvormer gaat dat niet.Oilman schreef op woensdag 7 augustus 2019 @ 15:43:
Ik zie niet in waarom je dat zou willen doen, dan zit je de omvormer volledig in de weg en heb je geen enkele veiligheidsvoorziening ingebouwd. Lijkt het mij een stuk logischer om gewoon aan de AC kant belasting bij te schakelen en zodoende te voorkomen dat je te veel terug levert aan het net, dan waar je belasting voor betaald. Maar ik weet niet hoe de Belgische fiscus daarover denkt, technisch maakt het voor het net geen verschil, maar meestal zijn ze bij de fiscus niet zo technisch onderlegd.
Oftewel totale stroomlevering meten (al dan niet op slimme meter / omvormer) en op het moment dat je richting de 10 kW gaat een elektrisch element in een boiler inschakelen.
Uiteindelijk is het volgens mij alleen de moeite niet, maar vooral een leuk Tweak projectje met als risico dat de installatie voor een 3e onbegrijpbaar wordt.
Maar anders is het heel eenvoudig om met stroom spoel op de omvormer een relais te bedienen die iets inschakelt met xx watt.
1 PVoutput . Dongen NB
@JoeZuCK
Zoiets?
Tsurany in "Elektriciteit opwekken met zonnepanelen (PV) Deel 8"
AUijtdehaag in "Elektriciteit opwekken met zonnepanelen (PV) Deel 8"
https://www.sma-benelux.c...-te-hoge-netspanning.html
Ook geen: SB3.0-1AV-40 Grid overvoltage slow
in het logboek?
Of een algemene stroomstoring? Ja dus: https://www.allestoringen.nl/storing/enexis-stroom/zwolle
Zoiets?
Tsurany in "Elektriciteit opwekken met zonnepanelen (PV) Deel 8"
AUijtdehaag in "Elektriciteit opwekken met zonnepanelen (PV) Deel 8"
https://www.sma-benelux.c...-te-hoge-netspanning.html
Ook geen: SB3.0-1AV-40 Grid overvoltage slow
in het logboek?
Of een algemene stroomstoring? Ja dus: https://www.allestoringen.nl/storing/enexis-stroom/zwolle
[ Voor 33% gewijzigd door AUijtdehaag op 07-08-2019 18:20 ]
Lijkt me stug toch @AUijtdehaag? We hebben wel meer zonnigere dagen gehad? Zie ook geen melding in het logboek. Zal installateurs logboek nog even checken. De omvormer hangt op zolder. De wasmachine staat eronder. De zonnepanelen moesten op een aparte groep. Omdat er maar een groep op zolder uitkomt (die van de wasmachine) is die groep op zolder gesplitst. Er is een aparte opbouw groepenkast gemaakt met 2 schakelaars. Een voor de wasmachine en een voor de zonnepanelen. Geen idee of dat iets uitmaakt en wat de dikte van de kabel betreft.
Aka You.SuCK or less confronting JoeZuCK. Played Return to castle Wolfenstein on a professional level and was within Team Netherlands. Steam: joezuck | PSN: JoeZuCK
Stroomstoring lijkt me sterk. Had ik wel een melding van Nest moeten ontvangen dat de cam eruit ligt. Je baseert dat op een enkele vermelding van iemand omstreeks dat moment?AUijtdehaag schreef op woensdag 7 augustus 2019 @ 18:29:
@JoeZuCK Even op F5 drukken. Ik had mijn post ge-edit.
Aka You.SuCK or less confronting JoeZuCK. Played Return to castle Wolfenstein on a professional level and was within Team Netherlands. Steam: joezuck | PSN: JoeZuCK
Inderdaad.JoeZuCK schreef op woensdag 7 augustus 2019 @ 18:31:
[...]
Stroomstoring lijkt me sterk. Had ik wel een melding van Nest moeten ontvangen dat de cam eruit ligt. Je baseert dat op een enkele vermelding van iemand omstreeks dat moment?
Ik woon in Roosendaal, dus ik heb het niet kunnen meemaken.
Heb mijn vrouw gevraagd. In de app ziet zij niets raars. Zou het een hickup in Sunny Portal kunnen zijn dan?AUijtdehaag schreef op woensdag 7 augustus 2019 @ 18:33:
[...]
Inderdaad.
Ik woon in Roosendaal, dus ik heb het niet kunnen meemaken.
[ Voor 15% gewijzigd door JoeZuCK op 07-08-2019 19:07 ]
Aka You.SuCK or less confronting JoeZuCK. Played Return to castle Wolfenstein on a professional level and was within Team Netherlands. Steam: joezuck | PSN: JoeZuCK
Ik heb materialen aangeschaft om mijn huidige solaredge installatie uit te breiden met 7 panelen op het oosten.
situatie nu
hd wave 5kw 1 fase
7Kwp over 24 optimizers richting zuiden. plat dak opstelling
geeft op hele goede dagen een klein beetje aftopping.
nu heb ik de optie om mijn 5kw 1 fase omvormer te wisselen een 7kw 3 fase se7K omvormer
echter deze heeft ventilatoren en is niet helemaal stil.
optie,s omvormer van de trappenkast verhuizen naar een lege zolder kamer.
dan loopt er wel een heel stuk DC pv bekabeling door mijn huis.
Is dit een bezwaar?
andere optie is de omvormer voorzien van stillere fans.
echter dan ben ik wel de garantie kwijt gok ik.
of externe stille fans plaatsen?
situatie nu
hd wave 5kw 1 fase
7Kwp over 24 optimizers richting zuiden. plat dak opstelling
geeft op hele goede dagen een klein beetje aftopping.
nu heb ik de optie om mijn 5kw 1 fase omvormer te wisselen een 7kw 3 fase se7K omvormer
echter deze heeft ventilatoren en is niet helemaal stil.
optie,s omvormer van de trappenkast verhuizen naar een lege zolder kamer.
dan loopt er wel een heel stuk DC pv bekabeling door mijn huis.
Is dit een bezwaar?
andere optie is de omvormer voorzien van stillere fans.
echter dan ben ik wel de garantie kwijt gok ik.
of externe stille fans plaatsen?
24kw pv, 64kwh ev, 2x16kw lg wp.Gasloos sinds 2018
Wat zou er bezwaarlijk zijn aan en stuk DC door het huis?Wodan89 schreef op woensdag 7 augustus 2019 @ 21:46:
Ik heb materialen aangeschaft om mijn huidige solaredge installatie uit te breiden met 7 panelen op het oosten.
situatie nu
hd wave 5kw 1 fase
7Kwp over 24 optimizers richting zuiden. plat dak opstelling
geeft op hele goede dagen een klein beetje aftopping.
nu heb ik de optie om mijn 5kw 1 fase omvormer te wisselen een 7kw 3 fase se7K omvormer
echter deze heeft ventilatoren en is niet helemaal stil.
optie,s omvormer van de trappenkast verhuizen naar een lege zolder kamer.
dan loopt er wel een heel stuk DC pv bekabeling door mijn huis.
Is dit een bezwaar?
andere optie is de omvormer voorzien van stillere fans.
echter dan ben ik wel de garantie kwijt gok ik.
of externe stille fans plaatsen?
Bij de 7kW 3 fasen omvormer gaat de spanning over de DC naar 750V, dus minder dan 10A, bij vollast. en dat gaat over minimaal 4 mm2 koper. spanningsverlies en daarmee vermogens verlies is klein. Bij AC gaat er vaak veel meer stroom door ene 4 mm2 ader.
ZZP'er in de solar (werkvoorbereiding / voorman / plaatsen) sinds 2009 fulltime met PV bezig. Met houtkachel en warmtepomp gasvrij!
@Wodan89
Ik heb ook dc kabels over de zolder lopen van zuid naar noord, beide kanten langs de regenpijp naar de eerste verdieping, ligt al een paar jaar.
Ik heb ook dc kabels over de zolder lopen van zuid naar noord, beide kanten langs de regenpijp naar de eerste verdieping, ligt al een paar jaar.
Noord-Oost-Zuid-West 11640Wp Totaal Live, Netduino advanced pv logging
Heb een (gasloos) nieuwbouwhuis gekocht met standaard 2 zonnepanelen (eind 2020 opgeleverd) . Wilde eigenlijk het dak volgooien met panelen maar kwam eigenlijk het volgende tegen:
https://www.solvana.nl/do...178-x-3396-copy-copy.html
Mijn vraag:
Mijn tuin ligt op het noorden en is 12 meter diep. Als de veranda op het einde vd tuin komt heb ik dan geen last van schaduwvorming van het huis? Huis is misschien ook 12 meter hoog (weet ik niet precies)
Heeft iemand ook ervaring met zonnepanelen als dak, zie de link (is het waterdicht bijvoorbeeld)
Daarnaast als ik dit wil is het dus handig om er nu al een stroomkabel naar toe te trekken (meerwerk)
Ik vind de prijs enorm hoor denk dat ik te zijner tijd zelf de panelen en zo ga kopen, doorzichtige panelen zijn volgens mij helemaal niet nodig.
https://www.solvana.nl/do...178-x-3396-copy-copy.html
Mijn vraag:
Mijn tuin ligt op het noorden en is 12 meter diep. Als de veranda op het einde vd tuin komt heb ik dan geen last van schaduwvorming van het huis? Huis is misschien ook 12 meter hoog (weet ik niet precies)
Heeft iemand ook ervaring met zonnepanelen als dak, zie de link (is het waterdicht bijvoorbeeld)
Daarnaast als ik dit wil is het dus handig om er nu al een stroomkabel naar toe te trekken (meerwerk)
Ik vind de prijs enorm hoor denk dat ik te zijner tijd zelf de panelen en zo ga kopen, doorzichtige panelen zijn volgens mij helemaal niet nodig.
WP: PUHZ-SW75YAA ERST30D-VM2ED.UK en Itho Daalderop WTW HRU 350 ECO unit HR RFT en 23 panelen á 335 wp (11 op oost en 12 op zuid), 13 panelen á 380 wp op noord.
Helder! dan verhuis ik de omvormer naar de zolderAndre1973 schreef op woensdag 7 augustus 2019 @ 22:11:
[...]
Wat zou er bezwaarlijk zijn aan en stuk DC door het huis?
Bij de 7kW 3 fasen omvormer gaat de spanning over de DC naar 750V, dus minder dan 10A, bij vollast. en dat gaat over minimaal 4 mm2 koper. spanningsverlies en daarmee vermogens verlies is klein. Bij AC gaat er vaak veel meer stroom door ene 4 mm2 ader.
24kw pv, 64kwh ev, 2x16kw lg wp.Gasloos sinds 2018
@Wodan89 de 24 optimizers (p300?) zijn nu als 2 stringen van 12 aangesloten op jouw se5000 of als 1x24?
Op de SE7K sluit je neem ik aan alles in 1 string aan?
Op de SE7K sluit je neem ik aan alles in 1 string aan?
ik heb nu 2 strings van 12 panelen.Rouske schreef op woensdag 7 augustus 2019 @ 22:50:
@Wodan89 de 24 optimizers (p300?) zijn nu als 2 stringen van 12 aangesloten op jouw se5000 of als 1x24?
Op de SE7K sluit je neem ik aan alles in 1 string aan?
verder had ik al 4x p370 optimizers 2e hands gekocht.
echter ik moet nog een kosten effectieve oplossing verzinnen voor 3 panelen.
denk dat ik het hou op 3 extra optimzers ipv een kleine string omvormer.
24kw pv, 64kwh ev, 2x16kw lg wp.Gasloos sinds 2018
Nog niet bijgewerkt. Zou het volgende wat we besproken hebben er iets mee te maken kunnen hebben? Of is dat puur voor intern netbeheer die instellingen in de omvormer:AUijtdehaag schreef op woensdag 7 augustus 2019 @ 18:37:
@JoeZuCK
Kan ook. Kijk anders morgen ff terug. Misschien is het dan bijgewerkt.
klik
Aka You.SuCK or less confronting JoeZuCK. Played Return to castle Wolfenstein on a professional level and was within Team Netherlands. Steam: joezuck | PSN: JoeZuCK
@JoeZuCK
Heeft er weinig mee te maken denk ik.
Is het stukje wat je mist, via sunnyportal gelogd?
Kan je niet in de webinterface van de omvormer zelf? Mis je daar ook dat stukje?
Wordt het geen tijd voor SBFspot (en pvoutput)?
Via modbus tcp/ip en Node-red/Influx-db/Grafana heb je ook meer info. (elke 10 sec ofzo/instelbaar)
Heeft er weinig mee te maken denk ik.
Is het stukje wat je mist, via sunnyportal gelogd?
Kan je niet in de webinterface van de omvormer zelf? Mis je daar ook dat stukje?
Wordt het geen tijd voor SBFspot (en pvoutput)?
Via modbus tcp/ip en Node-red/Influx-db/Grafana heb je ook meer info. (elke 10 sec ofzo/instelbaar)
Ik heb een paar weken geleden op het platte dak van mijn buren zonnepanelen geplaatst. Het zijn twee groepen van 4 panelen met daartussen een (bestaande) zonneboiler.De DC kabels liggen nu nog los op het platte dak. Hebben jullie tips om dit netjes af te werken? Ik zit zelf te denken aan een draadgoot op rubber blokjes. Maar ik zie dat er niet heel veel keuze is in die wereld... wie heeft hier ervaring mee?
RoofSupport daksteun leuk spul maar erg aan de prijs.m_rick schreef op donderdag 8 augustus 2019 @ 09:01:
Ik heb een paar weken geleden op het platte dak van mijn buren zonnepanelen geplaatst. Het zijn twee groepen van 4 panelen met daartussen een (bestaande) zonneboiler.De DC kabels liggen nu nog los op het platte dak. Hebben jullie tips om dit netjes af te werken? Ik zit zelf te denken aan een draadgoot op rubber blokjes. Maar ik zie dat er niet heel veel keuze is in die wereld... wie heeft hier ervaring mee?
Je kan ook 50 mm grijze pvc gebruiken ? Aan de onderkant wel wat gaten maken voor afwatering eventueel vocht. En deze op een paar stenen oid bevestigen.
Ik zou extern enkele stille fans plaatsen. Kunnen eventueel eerder dan de interne fans aan het werk en de omvormer dus koeler houden. Goed voor de levensduur.Wodan89 schreef op woensdag 7 augustus 2019 @ 21:46:
[...] andere optie is de omvormer voorzien van stillere fans.
echter dan ben ik wel de garantie kwijt gok ik.
of externe stille fans plaatsen?
I Bought Myself A Politician - MonaLisa Twins 2013: 7panelen(195Wp), maand later, 17. 3 jaar later 28 en gasloos. 5.5kWp O-W op 4.2kVA omvormer. 2018 'verhuisd'.
Ik heb daar dus echt geen kaas van gegeten (wel even naar gekeken). Daarnaast heb ik de omvormer niet bekabeld aan internet hangen en de verbinding valt constant weg. Dus zeg maar dag tegen je real-time monitoring.AUijtdehaag schreef op donderdag 8 augustus 2019 @ 08:59:
@JoeZuCK
Heeft er weinig mee te maken denk ik.
Is het stukje wat je mist, via sunnyportal gelogd?
Kan je niet in de webinterface van de omvormer zelf? Mis je daar ook dat stukje?
Wordt het geen tijd voor SBFspot (en pvoutput)?
Via modbus tcp/ip en Node-red/Influx-db/Grafana heb je ook meer info. (elke 10 sec ofzo/instelbaar)
In de omvormer zie ik dit:

In de installateurslogboek is ook niets te vinden.
Aka You.SuCK or less confronting JoeZuCK. Played Return to castle Wolfenstein on a professional level and was within Team Netherlands. Steam: joezuck | PSN: JoeZuCK
Als het veranda dak 3 meter hoog is en je huis 12 meter zit er 9 meter hoogte voor schaduw bij.Bravertal schreef op woensdag 7 augustus 2019 @ 22:21:
Heb een (gasloos) nieuwbouwhuis gekocht met standaard 2 zonnepanelen (eind 2020 opgeleverd) . Wilde eigenlijk het dak volgooien met panelen maar kwam eigenlijk het volgende tegen:
https://www.solvana.nl/do...178-x-3396-copy-copy.html
Mijn vraag:
Mijn tuin ligt op het noorden en is 12 meter diep. Als de veranda op het einde vd tuin komt heb ik dan geen last van schaduwvorming van het huis? Huis is misschien ook 12 meter hoog (weet ik niet precies)
Heeft iemand ook ervaring met zonnepanelen als dak, zie de link (is het waterdicht bijvoorbeeld)
Daarnaast als ik dit wil is het dus handig om er nu al een stroomkabel naar toe te trekken (meerwerk)
Ik vind de prijs enorm hoor denk dat ik te zijner tijd zelf de panelen en zo ga kopen, doorzichtige panelen zijn volgens mij helemaal niet nodig.
Komt de veranda 3 meter uit de achtergrens naar voren heb je daar 9 meter hoogte verschil op 9 meter afstand. Dus 45 graden hoek.
Dan moet je even uitzoeken wanneer de zon hoger dan 45 graden staan voor directe zon.
Iets als
Dat is relatief weinig directe zon wat betreft uren. Nu in Augustus van 10:30 - 14:30 (dus maand of 5 van het jaar blok met zon, met de top in Juni van 09:30 - 15:30) dat is wel de periode op de dag dat je het meeste rendement van een paneel hebt. Na salderen heb je op die tijd waarschijnlijk niet een extra piek energie nodig (wellicht airco die dan vol aan de bak moet ?)
Met diffuus licht heb je wel langer maar lagere opbrengst, juist omdat ze relatief vlak liggen.
[ Voor 14% gewijzigd door jacovn op 08-08-2019 10:49 ]
8x330 NO12.5°, 8x330 ZW12.5°, 8x350 ZW60°, 8x325 NO10°, SE8K, P500. 6x410 ZW10° Enphase
Waarschijnlijk ligt de nok van je dak verder dan 9 meter van je panelen en is die hoek dus flink kleiner en heb je meer maanden zon op je panelen.jacovn schreef op donderdag 8 augustus 2019 @ 10:29:
[...]
Als het veranda dak 3 meter hoog is en je huis 12 meter zit er 9 meter hoogte voor schaduw bij.
Komt de veranda 3 meter uit de achtergrens naar voren heb je daar 9 meter hoogte verschil op 9 meter afstand. Dus 45 graden hoek.
Uiteindelijk zal dan je jaaropbrengst waarschijnlijk 10-20% lager zijn dan zonder schaduw maar kan het dan nog waarschijnlijk prima.
@JoeZuCK Heb je ergens toevallig inzicht in je stroomverbruik? Misschien dat je daaraan kan afleiden of het een log- of systeemprobleem is geweest.
Simpel gezegd; Als je kan zien dat je in die periode geen stroom van het net hebt gepakt lijkt het op een log-probleem. Als je wel stroom van het net hebt gepakt dan hebben je panelen niets gedaan. Uiteraard een beetje afhankelijk van opwek vs. verbruik op dat moment.
Simpel gezegd; Als je kan zien dat je in die periode geen stroom van het net hebt gepakt lijkt het op een log-probleem. Als je wel stroom van het net hebt gepakt dan hebben je panelen niets gedaan. Uiteraard een beetje afhankelijk van opwek vs. verbruik op dat moment.
6930Wp Oost-West PV_Output | 7.5 kW Ecodan + 300L
De dakvorm is inderdaad wel van belang. Ik heb een tuin op noord/west. Die is 4.5 meter diep, maar dan komt eerst de uitbouw van 3 meter hoog, dan plat dak naar huis van 4 meter, dan een verdieping omhoog (3 meter) en dan een 60 graden schuin dak.TWyk schreef op donderdag 8 augustus 2019 @ 10:59:
[...]
Waarschijnlijk ligt de nok van je dak verder dan 9 meter van je panelen en is die hoek dus flink kleiner en heb je meer maanden zon op je panelen.
Uiteindelijk zal dan je jaaropbrengst waarschijnlijk 10-20% lager zijn dan zonder schaduw maar kan het dan nog waarschijnlijk prima.
Toch in deze maanden een flinke strook met directe zon, zeker op 3 meter hoog.
Als het echter een schuin dak is, dan kan er beter overwogen worden op de voorkant huis meer panelen vol op zuid op schuin dak te plaatsen. En als het een plat dak op 12 meter is, er een oost/west setup op te plaatsen.
Er zitten standaard 2 panelen op (EPC correctie dan waarschijnlijk):
@Bravertal kun je niet beter die 2 panelen vervangen door een complete setup ?Bravertal schreef op woensdag 7 augustus 2019 @ 22:21:
Heb een (gasloos) nieuwbouwhuis gekocht met standaard 2 zonnepanelen (eind 2020 opgeleverd) . Wilde eigenlijk het dak volgooien met panelen maar kwam eigenlijk het volgende tegen:
[ Voor 19% gewijzigd door jacovn op 08-08-2019 11:48 ]
8x330 NO12.5°, 8x330 ZW12.5°, 8x350 ZW60°, 8x325 NO10°, SE8K, P500. 6x410 ZW10° Enphase
Toch gek als mijn panelen 'ineens' niets zouden doen? Als de Nest Cam een tijdje uit is vanwege stroomonderbreking, krijg ik daar een melding van. En deze heb ik niet ontvangen. Dus lijkt me sterk dat het een stroomonderbreking was?Luc S schreef op donderdag 8 augustus 2019 @ 11:03:
@JoeZuCK Heb je ergens toevallig inzicht in je stroomverbruik? Misschien dat je daaraan kan afleiden of het een log- of systeemprobleem is geweest.
Simpel gezegd; Als je kan zien dat je in die periode geen stroom van het net hebt gepakt lijkt het op een log-probleem. Als je wel stroom van het net hebt gepakt dan hebben je panelen niets gedaan. Uiteraard een beetje afhankelijk van opwek vs. verbruik op dat moment.
Aka You.SuCK or less confronting JoeZuCK. Played Return to castle Wolfenstein on a professional level and was within Team Netherlands. Steam: joezuck | PSN: JoeZuCK
Vraag voor de Enphase Envoy-S specialisten. Ik ben voornemens om een Enphase PV systeem aan te schaffen. Kan iemand mij vertellen waar de Envoy-S geplaatst moet worden? Is dit in de meterkast? Maakt de afstand nog uit tot de Enphase Micro's?
Het handigst is om deze in de meterkast te plaatsen. Er is wel een maximum afstand, deze is vermeld op de website van enphase (zal ik nog voor je opzoeken).zxop4932 schreef op donderdag 8 augustus 2019 @ 13:08:
Vraag voor de Enphase Envoy-S specialisten. Ik ben voornemens om een Enphase PV systeem aan te schaffen. Kan iemand mij vertellen waar de Envoy-S geplaatst moet worden? Is dit in de meterkast? Maakt de afstand nog uit tot de Enphase Micro's?
Ik heb ruim 20 meter tussen de meterkast en mijn zonnepanelen aan de achterkant. Geen probelemen mee!
Edit: document gevonden.
[ Voor 12% gewijzigd door BigEagle op 08-08-2019 13:27 ]
Met een hamer in je hand lijkt alles op een spijker...
Dank voor je reactie! Moet deze qua voeding ook nog op een bepaalde groep zijn aangesloten? Of maakt dat verder niet uit en is dat alleen van belang voor de Metered version?BigEagle schreef op donderdag 8 augustus 2019 @ 13:23:
[...]
Het handigst is om deze in de meterkast te plaatsen. Er is wel een maximum afstand, deze is vermeld op de website van enphase (zal ik nog voor je opzoeken).
Ik heb ruim 20 meter tussen de meterkast en mijn zonnepanelen aan de achterkant. Geen probelemen mee!
Edit: document gevonden.
Dit topic is gesloten.
Let op:
Dit is een algemeen topic met als scope "opwekken met pv". Kijk voordat je een vraag stelt altijd in de topicstart, daar staat veel info in.
~[font size=20]~[bgcolor=white]Eigen offertes / specifieke situaties horen in een eigen topic~[/bgcolor]~[/font].
Hier een berichtje maken en verwijzen naar je eigen topic is ok.
elektrapraat (kabeltjes, zekeringen, etc) kan hier: Het grote topic voor Elektra huisinstallaties - Deel 1
opscheppen over je productie? dat kan hier: Topicreeks: Het grote "jouw productie" topic
Precies je opbrengst loggen? Dat kan op: Datalogging: PV systemen
Loggen naar PV output? hier: PVOutput info en discussie of opmerkingen topic
en hoe zit het dan met de BTW? Nieuws: Zonnepanelen en de btw
Dit is een algemeen topic met als scope "opwekken met pv". Kijk voordat je een vraag stelt altijd in de topicstart, daar staat veel info in.
~[font size=20]~[bgcolor=white]Eigen offertes / specifieke situaties horen in een eigen topic~[/bgcolor]~[/font].

Hier een berichtje maken en verwijzen naar je eigen topic is ok.
elektrapraat (kabeltjes, zekeringen, etc) kan hier: Het grote topic voor Elektra huisinstallaties - Deel 1
opscheppen over je productie? dat kan hier: Topicreeks: Het grote "jouw productie" topic
Precies je opbrengst loggen? Dat kan op: Datalogging: PV systemen
Loggen naar PV output? hier: PVOutput info en discussie of opmerkingen topic
en hoe zit het dan met de BTW? Nieuws: Zonnepanelen en de btw