Lucht/lucht warmtepomp om mee te verwarmen en te koelen Vorige deel Overzicht Laatste deel

Dit topic is onderdeel van een reeks. Ga naar het meest recente topic in deze reeks.

Pagina: 1 ... 258 ... 319 Laatste
Acties:
  • 2.358.634 views

Acties:
  • +1 Henk 'm!

  • Processorkoeler
  • Registratie: Oktober 2013
  • Laatst online: 14:36

Processorkoeler

Geen stock koeler

ron321 schreef op maandag 21 november 2022 @ 16:07:
[...]

Betere spreiding van de warmte in mijn woonkamer.
Anders blijft de warme lucht een beetje om de binnenunit heen hangen en denkt hij dat de kamer op temperatuur is terwijl het niet zo is.
Ik denk dat ik hier zowaar de issue heb gevonden, er zit natuurlijk een I-see sensor op en die bepaalte "mede door de omgevingstemperatuur" de ingestelde temperatuur (dus dat wijkt af van je instelling). Gok dat 't komt doordat de tegenovergestelde muur +- 20c is omdat de buren goed stoken (top voor mij). Dat in combinatie met de absentiedetectie van die I-see sensor en energy save modus.

Heb dat nu uitgezet, alhoewel ik niet 100% uit kan sluiten of dit het nu is, gelet op de stijgende buitentemp van +- 5 naar +- 9 morgen overdag. Mijn thermostaat hangt aan een muur die haaks op de airco staat (L-vormige kamer) maar ik merk wel dat nu de vanes goed staan (50% links, 50% rechts gesplit) de spreiding beter is dan "van de thermostaat af".

Wordt vervolgd :)

Acties:
  • 0 Henk 'm!

  • Maarten_tzr
  • Registratie: September 2020
  • Laatst online: 05-10-2024
Het verwarmen met de mhi 35 zs lukt met deze temperaturen weer een stuk beter. Wel ben ik nog aan het experimenteren met de uitblaasrichting. Om de luchtstroom over de eettafel te beperken heb ik hem nu eens 24u naar beneden laten blazen. Dit beperkt het verbruik (heb ik het idee) maar ook het comfort. De warmte wordt toch minder verspreid door de kamer. Ook moduleert hij te snel terug. De cv geeft nog aan dat het 19 graden is. Toen ik de temperatuur daarom verhoogde van 22 graden naar 23 graden gaf de airco binnen no-time 25 graden ipv de eerdere 24 graden aan. Ook heb ik de uitblaasrichting weer op auto gezet. Toch werd het nog steeds maar 19 tot 19,5 graden volgens de thermostaat van de cv. Nog verder de temperatuur verhogen lijkt me zinloos?

Zijn dit problemen waarbij een externe sensor zou helpen?

Ik twijfel er aan om alles via Home Assistant te moeten regelen. Ik krijg er niet bepaald energie van om dit allemaal met 0,0 ervaring te programmeren en ik erger me al als een app op m'n telefoon niet snel genoeg reageert...

Acties:
  • 0 Henk 'm!

  • TigerXtrm
  • Registratie: Juni 2007
  • Laatst online: 08-06 18:39
IamPeacock schreef op dinsdag 22 november 2022 @ 22:43:
[...]


In de handleiding vind ik er helemaal niets van...
Heb het ook even niet bij de hand, maar de afstandsbediening heeft er inderdaad een instelling voor. Die op de slaapkamer heb ik hier volledig uitgeschakeld.

Acties:
  • 0 Henk 'm!

  • marcovandam
  • Registratie: Juni 2009
  • Laatst online: 12:42
TigerXtrm schreef op dinsdag 22 november 2022 @ 23:31:
[...]


Heb het ook even niet bij de hand, maar de afstandsbediening heeft er inderdaad een instelling voor. Die op de slaapkamer heb ik hier volledig uitgeschakeld.
Gewoon even terug lezen, het zijn maar 1028 pagina's :*)

Ik merk dat ik hier langzaam aan de set point toch wat aan het verhogen ben. Ik wilde er niet teveel kWh doorheen jagen, maar het was toch een beetje kil in huis.
Ik ben eigenlijk wel verbaasd hoe weinig extra verbruik een graad warmer is, misschien 1 a 2 kWh per dag.
Dus nu op set point 21, daarmee komt het in de buurt van de 20 graden in de woonkamer.
Ook de nacht verlaging wat hoger gezet naar 19, dan blijft het zo`n 18 graden.

Blijft erg lastig om de juiste settings te vinden, zeker met de veranderende temp buiten. Het zou eigenlijk een week 5 overdag 1 minimum temp moeten zijn om settings en verbruik goed te kunnen monitoren.

Daikin 4.2 Stylish, Daikin 3.5 Perfera. 13x400WP OZO, 12x400WP WNW


Acties:
  • 0 Henk 'm!

  • w00key
  • Registratie: Januari 2011
  • Laatst online: 08:37
Frag1le schreef op dinsdag 22 november 2022 @ 20:53:
Zo enorm tevreden over de MHI 35 SRK ZSX-WF.

140m3
setpoint 18,5 (op cv 19,0) - 23h30~7h00 fanstand max
setpoint 19,0 (op cv 19,6) - 7h00~17h00 fanstand auto
setpoint 19,5 (op cv 20,3) - 17h00~23h30 fanstand auto

Net de overstap gedaan naar een dynamisch energie contract (Tibber, uurs/dagprijzen) en als de nachten qua prijzen lijken zoals de nachten van de afgelopen maand dan zal het setpoint in de nacht (flink) hoger gaan worden om een warmte buffer op te bouwen voor overdag.
De WAF wordt hierdoor nog hoger :)
Zijn er al veel tweakers hier die dit reeds doen ?

[Afbeelding]
Ik verwarm al de woonkamer voor tussen 0400 en 0700, laatste uren van laag tarief. Goed plan, overstappen naar dynamische contract, heb nu ook aangevraagd en wordt per 7-12 omgezet. Mijn schema is al vrij compatibel daarmee, 0400-0700, 1100-1700, dat zijn net de uren met de laagste en soms zelfs negatieve prijzen. Ik doe dat nu om zo groen mogelijk te stoken, cheap = zon of wind, maar straks betaal ik ook nog er minder voor.

Ik heb nog een gasaansluiting voor SWW dus Tibber valt af; ik ga kijken hoe ANWB / EnergyZero het doet, als het niet bevalt kan ik toch tegen zo goed als dezelfde voorwaarden bij alle andere dynamische leveranciers terecht.

Acties:
  • 0 Henk 'm!

Verwijderd

Verwijderd

[ Voor 99% gewijzigd door Verwijderd op 30-12-2022 18:56 ]


Acties:
  • +1 Henk 'm!

  • JDx
  • Registratie: Januari 2007
  • Laatst online: 20-10-2024

JDx

Ben ik ^

Nou, zat maandag en dinsdag gewoon weer op een behapbare 8,08 inclusief alles (11kwH + 0,01m3).

Ik hou het sowieso tot januari nog wel vol op enkel de airco, scheelt zo een paar honderd euro. Als het echt koud wordt boven ga ik serieus overwegen beneden te slapen, maar in de kou slapen bevalt prima tot nu.

[ Voor 3% gewijzigd door JDx op 23-11-2022 07:04 ]

Dingen als Games & Music enzo | En 3D/AI/PS hier | CivitAI Models en Prompts


Acties:
  • 0 Henk 'm!

  • GermanPivo
  • Registratie: September 2010
  • Laatst online: 08:25
Volkerk schreef op dinsdag 22 november 2022 @ 22:44:
Ik bedien de mhi dmv de afstandsbediening of de Sensibo (soort tado die de zelfde functies als de afstandsbediening kan sturen)

Ik lees hier veel over de MHI-AC-CTRL module, is dit “simpel” los te bedienen als je geen Home assistent hebt? Ik heb er al over gezocht maar kom volledige scripts tegen wat mij dan mijn pet te boven gaat.
Nee ;)

9040 Wp | Zendure 15,4 kWh | MHI SCM60/SCM40/SRC25


Acties:
  • 0 Henk 'm!

  • sjurres
  • Registratie: Juni 2013
  • Laatst online: 15:31
Gister de hele dag de airco aangehad op 19 graden met de deur naar boven open tot 6 uur savonds, boven 14 graden en een verbruik van 11,4kWh.

Nu vandaag alleen even beneden verwarmen, ook als we weg zijn op de auto stand gaat ie vanzelf uit als de temperatuur bereikt is.

Boven maar bijstoken met losse kacheltjes, vervelende is dat de massa dan niet warm wordt, blijft aan en uit springen.

Acties:
  • 0 Henk 'm!

  • Jorrit79
  • Registratie: Januari 2014
  • Laatst online: 01-03-2023
Gisteren de hele nacht/dag de airco op 20 gehad. Dat gaf een mooie continue run van tussen de 300-400wh. Gisterenavond setpoint naar 18 gebracht met het idee om iets minder te verbruiken.
Het was 1 groot pendelfeest. Nacht temperatuur was ook 3 graden hoger dan de nacht ervoor.
Aankomende nachten wordt het ook niet heel koud dus de airco maar weer uit doen in de nacht. Afbeeldingslocatie: https://tweakers.net/i/8UQZguP1PwYLvulGU3AtFCe6etM=/800x/filters:strip_exif()/f/image/QdZy5pQ5IQgaf7r4HOceGwf2.png?f=fotoalbum_large

Acties:
  • +1 Henk 'm!

  • JDx
  • Registratie: Januari 2007
  • Laatst online: 20-10-2024

JDx

Ben ik ^

sjurres schreef op woensdag 23 november 2022 @ 07:22:
Gister de hele dag de airco aangehad op 19 graden met de deur naar boven open tot 6 uur savonds, boven 14 graden en een verbruik van 11,4kWh.
Nice, bijna hetzelfde verbruik, ik heb iets minder, heb alleen niet de hele dag de deur open gehad, heb het geprobeerd om boven, boven de 12 graden te houden.

boven boven boven, raar woord als je het vaker leest of schrijft lol

[ Voor 9% gewijzigd door JDx op 23-11-2022 14:46 ]

Dingen als Games & Music enzo | En 3D/AI/PS hier | CivitAI Models en Prompts


Acties:
  • 0 Henk 'm!

  • mwk
  • Registratie: April 2015
  • Laatst online: 16-08 11:24

mwk

IamPeacock schreef op dinsdag 22 november 2022 @ 22:43:
[...]


In de handleiding vind ik er helemaal niets van...
https://gathering.tweakers.net/forum/view_message/66728888

Klokje op de AB vasthouden.

Maarten


Acties:
  • 0 Henk 'm!

  • Maarten_tzr
  • Registratie: September 2020
  • Laatst online: 05-10-2024
Maarten_tzr schreef op dinsdag 22 november 2022 @ 23:09:
Het verwarmen met de mhi 35 zs lukt met deze temperaturen weer een stuk beter. Wel ben ik nog aan het experimenteren met de uitblaasrichting. Om de luchtstroom over de eettafel te beperken heb ik hem nu eens 24u naar beneden laten blazen. Dit beperkt het verbruik (heb ik het idee) maar ook het comfort. De warmte wordt toch minder verspreid door de kamer. Ook moduleert hij te snel terug. De cv geeft nog aan dat het 19 graden is. Toen ik de temperatuur daarom verhoogde van 22 graden naar 23 graden gaf de airco binnen no-time 25 graden ipv de eerdere 24 graden aan. Ook heb ik de uitblaasrichting weer op auto gezet. Toch werd het nog steeds maar 19 tot 19,5 graden volgens de thermostaat van de cv. Nog verder de temperatuur verhogen lijkt me zinloos?

Zijn dit problemen waarbij een externe sensor zou helpen?

Ik twijfel er aan om alles via Home Assistant te moeten regelen. Ik krijg er niet bepaald energie van om dit allemaal met 0,0 ervaring te programmeren en ik erger me al als een app op m'n telefoon niet snel genoeg reageert...
Vannacht heb ik hem maar eens op fan stand 3 laten draaien op de standaard 22 graden. Van de herrie heb ik dan toch geen last. Het wordt dab 21,5 graden volgens de cv en een losse temp sensor! Da's een verschil van 2,5 graad dokr de hele kamer.

Maar die stand 3 vind ik voor als we aanwezig zijn wel echt te heftig....

Acties:
  • 0 Henk 'm!

  • Termy
  • Registratie: September 2001
  • Laatst online: 20-10 06:35

Termy

valt er nog wat te fragge?

Hier gisteren bijna de hele dag de airco aangehad en volgens daikin 7,2 kWh verbruikt. Ik heb er geen specifieke meter op, maar afgaand op m'n typische gebruik en het totaal van gisteren lijkt dat redelijk accuraat (geen overschatting iig). Dit voor ongeveer 95 m3 woonkamer+keuken (L) met de deur naar de hal dicht.

@w00key Stroom kan gewoon los van gas he, fyi.

-=[Terminator]=- R3doxNL Anahka#2910 Specs. 16x LONGi LR4-72HPH-455M (7280 Wp) Oost/West (-85°/95°,13°) op 8x APS DS3-L. ID.3 First Plus. Zappi v2.1. Daikin 3MXM40A met CTXM15R, FTXM20R en FTXM35R.


Acties:
  • 0 Henk 'm!

  • Vos
  • Registratie: Juni 2000
  • Laatst online: 13:26

Vos

AFCA

Termy schreef op woensdag 23 november 2022 @ 08:44:
Hier gisteren bijna de hele dag de airco aangehad en volgens daikin 7,2 kWh verbruikt. Ik heb er geen specifieke meter op, maar afgaand op m'n typische gebruik en het totaal van gisteren lijkt dat redelijk accuraat (geen overschatting iig). Dit voor ongeveer 95 m3 woonkamer+keuken (L) met de deur naar de hal dicht.

@w00key Stroom kan gewoon los van gas he, fyi.
Als ik de Daikin app met mijn Shelly's vergelijk dan zit de Daikin app er altijd boven qua verbruik.

#36


Acties:
  • 0 Henk 'm!

  • Leanderr
  • Registratie: November 2022
  • Laatst online: 15:27
Ik ben eigenlijk ook wel vrij benieuwd naar het werkelijke verbruik van de airco's.

Nu zitten de airco's niet op een eigen groep en ben ik benieuwd wat verstandig is om te doen. Op dit moment heb ik al de app van Home Wizzard. Nu twijfel ik een WiFi KwH meter er tussen te zetten, dit kan niet in de meterkast maar enkel ergens door de stroomdraad te onderbreken. Omdat beide airco's geen aparte groep hebben (niet op dezelfde groep en geen andere stroom slurpende apparaten).

Ik kan natuurlijk ook 3 energy sockets kopen, 2 stekkers en twee goed geaarde stopcontacten en deze tussen de kabel zetten. Kan ik hier dan hetzelfde mee? Heb het idee dat ik zelfs meer kan omdat ik dan ook nog een extra stekker heb en dus dan ook een keer andere apparaten kan meten.....

Heb een 4 kw buitenunit MHI (1e verdieping en zolder) en een 3.5 kw buitenunit van Daikin (beneden)

[ Voor 6% gewijzigd door Leanderr op 23-11-2022 09:07 ]

Mini Cooper SE 2022 - Voldt grannycharger - 19 zonnepanelen - 2x HW PIB - huis verwarmen met airco (Daikin/MHI)


Acties:
  • +2 Henk 'm!

  • Scooper
  • Registratie: Juni 2001
  • Laatst online: 20-10 16:16
Verwijderd schreef op woensdag 23 november 2022 @ 00:41:
@AirJonn @Scooper WOW dat is een complex interactie. Nu blijkt die halve graden veroorzaakt te worden door de aanpassing van de troom. Zonder troom heb ik geen halve graden tsetpoint/target temperature.

Als iemand weet hoe je halve graden, anders dan via troom, zet in de code van Absalom dan hoor ik dat graag.

Om dit te ondervangen gebruik ik een repeater die om de 15 seconden de opdracht herhaalt. Dit is tijdelijk en een functie schrijft na een aantal seconden een tweede keer dezelfde opdracht dan.

Hieronder zie je reactie van de airco/MHI-AC-Ctrl als ik troom gebruik. Ik zend de één keer en dan herhaalt die de juiste waarde maar daarna wordt die waarde naar boven afgerond.

code:
1
2
3
4
5
6
7
8
9
10
11
12
13
14
15
16
17
18
19
20
21
22
23
24
25
26
27
28
29
30
31
32
33
34
35
36
37
mhi-ac-ctrl/debug [D][sensor:126]: 'local_used_troom_correction': Sending state    0.50000  with 1 decimals of accuracy
mhi-ac-ctrl/debug [D][climate:010]: 'MHI-AC-Ctrl' - Setting
mhi-ac-ctrl/debug [D][climate:039]:   Target Temperature: 23.50
mhi-ac-ctrl/debug [D][climate:385]: 'MHI-AC-Ctrl' - Sending state:
mhi-ac-ctrl/debug [D][climate:388]:   Mode: OFF
mhi-ac-ctrl/debug [D][climate:393]:   Fan Mode: AUTO
mhi-ac-ctrl/debug [D][climate:405]:   Swing Mode: OFF
mhi-ac-ctrl/debug [D][climate:408]:   Current Temperature: 14.00°C
mhi-ac-ctrl/debug [D][climate:414]:   Target Temperature: 23.50°C
mhi-ac-ctrl/climate/mhi-ac-ctrl/mode/state off
mhi-ac-ctrl/climate/mhi-ac-ctrl/current_temperature/state 14
mhi-ac-ctrl/climate/mhi-ac-ctrl/target_temperature/state 24
mhi-ac-ctrl/climate/mhi-ac-ctrl/fan_mode/state auto
mhi-ac-ctrl/climate/mhi-ac-ctrl/swing_mode/state off
mhi-ac-ctrl/debug [D][mhi_ac_ctrl:114]: received status=69 value=176 power=0
mhi-ac-ctrl/debug [D][climate:385]: 'MHI-AC-Ctrl' - Sending state:
mhi-ac-ctrl/debug [D][climate:388]:   Mode: OFF
mhi-ac-ctrl/debug [D][climate:393]:   Fan Mode: AUTO
mhi-ac-ctrl/debug [D][climate:405]:   Swing Mode: OFF
mhi-ac-ctrl/debug [D][climate:408]:   Current Temperature: 14.00°C
mhi-ac-ctrl/debug [D][climate:414]:   Target Temperature: 23.50°C
mhi-ac-ctrl/climate/mhi-ac-ctrl/mode/state off
mhi-ac-ctrl/climate/mhi-ac-ctrl/current_temperature/state 14
mhi-ac-ctrl/climate/mhi-ac-ctrl/target_temperature/state 24
mhi-ac-ctrl/climate/mhi-ac-ctrl/fan_mode/state auto
mhi-ac-ctrl/climate/mhi-ac-ctrl/swing_mode/state off
mhi-ac-ctrl/debug [D][climate:385]: 'MHI-AC-Ctrl' - Sending state:
mhi-ac-ctrl/debug [D][climate:388]:   Mode: OFF
mhi-ac-ctrl/debug [D][climate:393]:   Fan Mode: AUTO
mhi-ac-ctrl/debug [D][climate:405]:   Swing Mode: OFF
mhi-ac-ctrl/debug [D][climate:408]:   Current Temperature: 14.00°C
mhi-ac-ctrl/debug [D][climate:414]:   Target Temperature: 24.00°C
mhi-ac-ctrl/climate/mhi-ac-ctrl/mode/state off
mhi-ac-ctrl/climate/mhi-ac-ctrl/current_temperature/state 14
mhi-ac-ctrl/climate/mhi-ac-ctrl/target_temperature/state 24
mhi-ac-ctrl/climate/mhi-ac-ctrl/fan_mode/state auto
mhi-ac-ctrl/climate/mhi-ac-ctrl/swing_mode/state off


De repeater zendt dan na 15 seconden nogmaals de tsetpoint waarde waarna die wel blijft hangen.
@AirJonn @Scooper
Ik stuur MHI-Ac-ctrl vanuit Domoticz/NodeRed aan. Bij mij pakte hij halve graad setpoints alleen als het verschil met de huidige setpoint minstens 1 graad was. Mijn oplossing was om elke setpointwijziging vooraf te laten gaan door een wijziging van "gewenste temp minus 1,5 graad" en twee seconden erna de daadwerkelijk gewenste setpoint te versturen. Door deze strategie werkt het ophogen en verlagen met 0,5 graad bij mij altijd zonder problemen.

SRK35ZS-W


Acties:
  • 0 Henk 'm!

  • w00key
  • Registratie: Januari 2011
  • Laatst online: 08:37
Termy schreef op woensdag 23 november 2022 @ 08:44:
@w00key Stroom kan gewoon los van gas he, fyi.
Klopt maar dan moet ik dat ergens anders los inkopen, liefst tegen de dagkoers. Dan heb ik liever 1 leverancier.

Acties:
  • 0 Henk 'm!

  • ThaBEN
  • Registratie: Augustus 2013
  • Laatst online: 19-10 17:17
dennistd schreef op donderdag 17 november 2022 @ 09:49:
[...]

Er is een nieuwe zs-wf waar ie wel ingebouwd zit. Is meteen ook het enige verschil met de zs-w, verdere specs allemaal gelijk. Nou ja, en het logo is een stuk kleiner en minder prominent aanwezig op de binnenunit.

[Afbeelding]
Mooi! Ik vermoed/hoop dat dit tevens een bevestiging is dat er meer aandacht zal gaan naar de Smart M-Air app en deze meer en uitgebreidere features gaat krijgen.

Dingen op mijn wenslijst die nu nog ontbreken in de app:
- Hi Power / Economy mode kunnen activeren via de app.
- App heeft 4 standen voor de verticale lamellen i.p.v. 5, zoals bij de afstandbediening het geval is.
- Meer details energieverbruik.
(App laat alleen totaalverbruik per binnenunit zien over de duur van een specifieke maand. Als ik nu in de app kijk zie ik het totale verbruik van de eerste dag van de deze maand tot aan de huidige dag. Hier heb ik dus niets aan indien ik het gedrag van specifieke dag(en) in deze maand wil weten. Ik wil op individuele dagen kunnen inzoomen en een totaaloverzicht van alle units bij elkaar.)
- Widgets zodat ik bijvoorbeeld een grafiek kan inzien op het beginscherm van mijn telefoon met het actuele stroomverbruik van mijn airco's zonder de app te hoeven openen. Enkele snelkoppelingen zodat je bijvoorbeeld je favoriete verwarm programma direct met 1 druk op de knop van de widget kan inschakelen , i.p.v. de app te openen.

PSVR Owner | PSN ID: ThaBEN_NL


Acties:
  • +1 Henk 'm!

  • jusch
  • Registratie: Mei 2020
  • Laatst online: 12-05 08:37

jusch

cs-tz50wkew, cs-tz35wkew

w00key schreef op woensdag 23 november 2022 @ 09:20:
[...]

Klopt maar dan moet ik dat ergens anders los inkopen, liefst tegen de dagkoers. Dan heb ik liever 1 leverancier.
Link

Acties:
  • 0 Henk 'm!

  • GermanPivo
  • Registratie: September 2010
  • Laatst online: 08:25
Apolopo schreef op dinsdag 22 november 2022 @ 22:11:
[...]


Dank je. Welke van deze twee zou je aanraden op het gebied van duurzaamheid, zuinigheid en programmeerbaarheid?
Beide goede merken, maar heb zelf alleen ervaring met MHI. Daikin heeft een gelikte app en wat meer instelmogelijkheden daarmee, maar de nieuwe MHI's komen inmiddels ook met ingebouwde WiFi. Daikin is wat duurder dan MHI. Verder gewoon kijken welke je het mooiste vindt en welke prijs je ervoor over hebt. ;)

9040 Wp | Zendure 15,4 kWh | MHI SCM60/SCM40/SRC25


Acties:
  • 0 Henk 'm!

  • Frag1le
  • Registratie: Juni 2001
  • Laatst online: 13-10 16:52
w00key schreef op woensdag 23 november 2022 @ 09:20:
[...]

Klopt maar dan moet ik dat ergens anders los inkopen, liefst tegen de dagkoers. Dan heb ik liever 1 leverancier.
Ik zie het voordeel daar niet van in, anders dan iets minder administratie en 1 energie app op je telefoon.
Ik betaal het liefst het minste, om de besparing vervolgens te steken in verduurzaming: zoals verwarmen met een lucht/lucht warmtepomp.
Dan maar niet gas en elektra bij één leverancier.

[ Voor 4% gewijzigd door Frag1le op 23-11-2022 11:39 ]


Acties:
  • +3 Henk 'm!

Verwijderd

Verwijderd

[ Voor 116% gewijzigd door Verwijderd op 30-12-2022 18:56 . Reden: De zon kwam warmte brengen en eerste opzet code ]


Acties:
  • 0 Henk 'm!

  • Apolopo
  • Registratie: Januari 2018
  • Laatst online: 08:45
GermanPivo schreef op woensdag 23 november 2022 @ 11:33:
[...]


Beide goede merken, maar heb zelf alleen ervaring met MHI. Daikin heeft een gelikte app en wat meer instelmogelijkheden daarmee, maar de nieuwe MHI's komen inmiddels ook met ingebouwde WiFi. Daikin is wat duurder dan MHI. Verder gewoon kijken welke je het mooiste vindt en welke prijs je ervoor over hebt. ;)
Ik zie in de specs van de Daikin dat het minimale opgenomen vermogen van de Daikin 0.44KW is en van de MHI 0.89KW. Betekent dat dat de Daikin minder snel zal gaan pendelen?

Acties:
  • +2 Henk 'm!

  • GermanPivo
  • Registratie: September 2010
  • Laatst online: 08:25
Apolopo schreef op woensdag 23 november 2022 @ 11:47:
[...]


Ik zie in de specs van de Daikin dat het minimale opgenomen vermogen van de Daikin 0.44KW is en van de MHI 0.89KW. Betekent dat dat de Daikin minder snel zal gaan pendelen?
Ik denk dat je niet dezelfde dingen aan het vergelijken bent. Op papier heeft Daikin bij verwarmen een minimaal afgegeven vermogen van 1,4 kW en MHI 0,9 kW.

MHI heeft een opgegeven minimaal opgenomen vermogen van 190 W en Daikon 230 W (in de praktijk gaan beide merken lager dan opgegeven).

Het nominale opgenomen vermogen van Daikin is bij verwarmen 0,99 kW en bij MHI 0,94 kW (beide bij 4 kW afgegeven verwarmings vermogen).

Afbeeldingslocatie: https://tweakers.net/i/YiN8QpRiyLE3kUSLEO2EaqDxa6g=/full-fit-in/4920x3264/filters:max_bytes(3145728):no_upscale():strip_icc():fill(white):strip_exif()/f/image/kiyXv4ZMiKtPk0RDhnmNIvyu.jpg?f=user_large

Afbeeldingslocatie: https://tweakers.net/i/iVs-dsf1-pqYQfxWTVXwiOqopYs=/800x/filters:strip_icc():strip_exif()/f/image/7wBJsByPzyFPxdplYhyWBVng.jpg?f=fotoalbum_large

@Frag1le Die 0,89 kW is dus het nominale opgenomen vermogen bij koelen. :)

9040 Wp | Zendure 15,4 kWh | MHI SCM60/SCM40/SRC25


Acties:
  • 0 Henk 'm!

  • Frag1le
  • Registratie: Juni 2001
  • Laatst online: 13-10 16:52
Apolopo schreef op woensdag 23 november 2022 @ 11:47:
[...]


Ik zie in de specs van de Daikin dat het minimale opgenomen vermogen van de Daikin 0.44KW is en van de MHI 0.89KW. Betekent dat dat de Daikin minder snel zal gaan pendelen?
Ik kan niet over de Daikin spreken maar de SRK 35 ZS doet zeker een lager minimaal opgenomen vermogen dan 0,89 kW.
Minimale warmteverplaatsing is 900 watt, volgens mij halen anderen hier met de 35 SZ ± 160 watt opgenomen vermogen als laagste wat ik op screenshots gezien heb.

https://mhinederland.nl/index.php/srk-zs

Volgens mij is die 0,89/0,94 het maximale wat de unit kan opnemen, ofwel maal een COP van 5 is dat dus 4,7 kW aan warmteverplaatsing. Maar goed dit is natuurlijk afhankelijk van de buitentemperatuur en de warmtevraag.

@GermanPivo Thanks, dan heb ik de nominale waarde nooit begrepen en begrijp ik het denk ik nog steeds niet. Power consumption is dus 0,94 kW nominaal

Het nominaal vermogen (Pn) is door de fabrikant aangegeven. Het is het maximale verwarmingsvermogen bij continu gebruik waarbij een maximaal rendement wordt behaald, ofwel, de output.

Dat kan toch niet het opgenomen vermogen zijn?

[ Voor 19% gewijzigd door Frag1le op 23-11-2022 12:26 ]


Acties:
  • 0 Henk 'm!

  • GermanPivo
  • Registratie: September 2010
  • Laatst online: 08:25
Frag1le schreef op woensdag 23 november 2022 @ 12:16:
[...]


@GermanPivo Thanks, dan heb ik de nominale waarde nooit begrepen en begrijp ik het denk ik nog steeds niet. Power consumption is dus 0,94 kW nominaal

Het nominaal vermogen (Pn) is door de fabrikant aangegeven. Het is het maximale verwarmingsvermogen bij continu gebruik waarbij een maximaal rendement wordt behaald, ofwel, de output.

Dat kan toch niet het opgenomen vermogen zijn?
Het is het opgenomen vermogen behorende bij het opgegeven vermogen van de unit.
In het geval van MHI geeft de SRK35 nominaal 4,0 kW warmte af en neemt daarvoor nominaal 0,94 kW op. Dus een COP van 4,26 en dit is ook wat MHI opgeeft.

[ Voor 3% gewijzigd door GermanPivo op 23-11-2022 12:34 ]

9040 Wp | Zendure 15,4 kWh | MHI SCM60/SCM40/SRC25


Acties:
  • 0 Henk 'm!

  • aaaido
  • Registratie: April 2009
  • Laatst online: 20-10 18:37
Hmm ik ben nu een paar maanden in het bezit van een mhi srk 35 zsw. Verwarm er onze woonkamer mee (deze is 35 m2). Met een buitentemperatuur van ci 5 graden verwarmd de airco goed als deze op fan speed 4 a 5 staat plus op 22/23 graden. Dan wordt de temperatuur binnen 20 graden. Als de airco echter op 20/21 graden staat en de fan speed op auto dan komt de temperatuur meestal niet boven de 19.5 graden... Iemand tips?

Wordt sowieso bijstoken met de verwarming bij vriezen buiten want als de airco het al lastig heeft om een warmte te verwarmen met ci 5 graden.

Acties:
  • +2 Henk 'm!

  • GermanPivo
  • Registratie: September 2010
  • Laatst online: 08:25
aaaido schreef op woensdag 23 november 2022 @ 12:59:
Hmm ik ben nu een paar maanden in het bezit van een mhi srk 35 zsw. Verwarm er onze woonkamer mee (deze is 35 m2). Met een buitentemperatuur van ci 5 graden verwarmd de airco goed als deze op fan speed 4 a 5 staat plus op 22/23 graden. Dan wordt de temperatuur binnen 20 graden. Als de airco echter op 20/21 graden staat en de fan speed op auto dan komt de temperatuur meestal niet boven de 19.5 graden... Iemand tips?

Wordt sowieso bijstoken met de verwarming bij vriezen buiten want als de airco het al lastig heeft om een warmte te verwarmen met ci 5 graden.
Met fanstand 4 of 5 en setpoint 22 of 23 graden, wordt het 20 graden.
Met fanstand auto en setpoint 20 of 21 graden, wordt het 19.5 graden.


Dan is er toch niks mis? Ik zou zeggen fanstand auto en 22 graden.

Sowieso regelt MHI in vrijwel alle standen de ventilator terug als de boel warm is, behalve op de hoogste. Hogere manuele fanstand forceert alleen een iets hogere stand.

[ Voor 8% gewijzigd door GermanPivo op 23-11-2022 13:07 ]

9040 Wp | Zendure 15,4 kWh | MHI SCM60/SCM40/SRC25


Acties:
  • +1 Henk 'm!

  • sjurres
  • Registratie: Juni 2013
  • Laatst online: 15:31
JDx schreef op woensdag 23 november 2022 @ 07:33:
[...]


Nice, bijna hetzelfde verbruik, ik heb iets minder, heb alleen niet de hele dag de deur open gehad, heb het geprobeerd om boven, boven de 12 graden te houden boven.

boven boven boven, raar woord als je het vaker leest of schrijft lol
Ik vind het niet verkeerd eerlijk gezegd, zit nu overigens nog maar op 4,5 kWh en het is binnen 20,5 graden, nu staat wel de zon erop vandaag, dat scheelt zeker, en de deur naar boven dus dicht.

Hier is ook het streven boven de 14 graden boven boven boven, maar met een voordeur en een granieten vloer aansluitend op de trap naar boven toch lastig.

Ik ga een vloerkleed neerleggen en een gordijn voor de voordeur hangen. Dan komt er hopelijk wat minder kou vanaf.

Acties:
  • +2 Henk 'm!

  • AtlAntA
  • Registratie: Maart 2011
  • Laatst online: 09:22
aaaido schreef op woensdag 23 november 2022 @ 12:59:
Hmm ik ben nu een paar maanden in het bezit van een mhi srk 35 zsw. Verwarm er onze woonkamer mee (deze is 35 m2). Met een buitentemperatuur van ci 5 graden verwarmd de airco goed als deze op fan speed 4 a 5 staat plus op 22/23 graden. Dan wordt de temperatuur binnen 20 graden. Als de airco echter op 20/21 graden staat en de fan speed op auto dan komt de temperatuur meestal niet boven de 19.5 graden... Iemand tips?

Wordt sowieso bijstoken met de verwarming bij vriezen buiten want als de airco het al lastig heeft om een warmte te verwarmen met ci 5 graden.
Je kan je setpoint toch gewoon een graadje hoger zetten? Of 2? Zie niet in waarom je dan meteen gas moet bij stoken. Dat je setpoint niet behaald wordt op een externe temperatuur sensor betekent niet automatisch dat je warmtepomp het niet aan kan.

Het is meestal even uitzoeken maar de afwijking tussen setpoint en je daadwerkelijke kamer temperatuur is over het algemeen hetzelfde. Met kou buiten kan het verschil iets groter zijn. In de praktijk betekent dit dat je dus je setpoint gewoon 1 of 2 graden hoger moet zetten.

Wie goed doet, die goed ontmoet.


Acties:
  • 0 Henk 'm!

  • Scooper
  • Registratie: Juni 2001
  • Laatst online: 20-10 16:16
Verwijderd schreef op woensdag 23 november 2022 @ 11:43:
@AirJonn @Scooper Ik ben nu handmatig aan het testen en ik kan de compressor aanhouden terwijl de temperatuur haast niet wijzigt.

Mijn luister naar de ventilator van de binnenunit en zodra die in het LOW gebied komt dan moet ik kijken of het verschil tussen troom en tsetpoint nog .25 en nog voor de zekerheid onder tsetpoint.

Het afslagmoment ligt op tsetpoint + 0.25 wat AirJonn schreef dus nog genoeg ruimte. Ik varieer nu nog met behulp van halve graden tsetpoint en dat werkt ook.

De airco is een autonoom systeem en door observatie kun specifiek invloed uitoefenen om zo een balans te vinden. De balans is hier de toevoer van warmte en het verlies aan warmte en dat binnen een bandbreedte te brengen.

De bandbreedte die ik handmatig bereik is 1 tiende graad en dat lijkt mij beter dan de 5 tiende graad van het autonome systeem. En dan heb ik hier over een verbeterde versie met een externe kamer temperatuur sensor. De standaard airco heeft een veel onbetrouwbaardere temperatuur meting.

Ik heb in het afgelopen half uur al geen handmatige correcties gedaan dus er is een balans ontstaan.

De fan gaat af en toe naar medium en daarna weer naar low maar te temperatuur in de kamer blijft precies gelijk.

Compressor:
[Afbeelding]

Temperatuur:
[Afbeelding]

Zo meteen komt de zon op het raam en dan is de balans uit evenwicht en ik weet niet of ik dat nog kan corrigeren omdat ik als op minimale warmte afgifte zit.

Update: hij is net uitgegaan en de zon is inderdaad de verstoorder hier. Ik had tsetpoint op 16 en de kamertemperatuur is 16,11 graden. Het schijnt dat ik kan onder tsetpoint + 0.10 moet blijven. Ik ga tsetpoint zelf aanhouden voor de tests.

Dan heeft de compressor toch een aaneengesloten run gemaakt van 2 uur en twintig minuten.

Een eerste simpele opzet van een stok met een wortel eraan bengelend:

code:
1
2
3
4
5
6
7
// start checking for balance when tsetpoint - 0.25 
if ( global.get('airco.troom') || 0 > ( (global.get('airco.tsetpoint') || 1 ) - 0.25) ) {
   msg.payload = global.get('airco.tsetpoint')
   if ( global.get('airco.fanspeed') < 4 )  { msg.payload += 0.5 } // low fan
   if ( global.get('airco.fanspeed') > 3 )  { msg.payload -= 0.5 } // medium/high fan
   msg.topic = "mhi-ac-ctrl/climate/mhi-ac-ctrl/target_temperature/command"
return msg }
Ik ben vooral benieuwd wat je script doet als het weer kouder wordt. Bij de hogere buitentemperaturen van nu (10 graden hier), is er bij mij sowieso geen gejojo meer.
Afbeeldingslocatie: https://tweakers.net/i/O_VoUVQTeUrbyGnmloHuxSeUwbg=/800x/filters:strip_exif()/f/image/DyXFlsmDzDPDxK3uGUDy2RKx.png?f=fotoalbum_large

SRK35ZS-W


Acties:
  • 0 Henk 'm!

  • bokkow
  • Registratie: November 2005
  • Laatst online: 20-10 19:26
Leanderr schreef op woensdag 23 november 2022 @ 09:06:
Ik ben eigenlijk ook wel vrij benieuwd naar het werkelijke verbruik van de airco's.

Nu zitten de airco's niet op een eigen groep en ben ik benieuwd wat verstandig is om te doen. Op dit moment heb ik al de app van Home Wizzard. Nu twijfel ik een WiFi KwH meter er tussen te zetten, dit kan niet in de meterkast maar enkel ergens door de stroomdraad te onderbreken. Omdat beide airco's geen aparte groep hebben (niet op dezelfde groep en geen andere stroom slurpende apparaten).

Ik kan natuurlijk ook 3 energy sockets kopen, 2 stekkers en twee goed geaarde stopcontacten en deze tussen de kabel zetten. Kan ik hier dan hetzelfde mee? Heb het idee dat ik zelfs meer kan omdat ik dan ook nog een extra stekker heb en dus dan ook een keer andere apparaten kan meten.....

Heb een 4 kw buitenunit MHI (1e verdieping en zolder) en een 3.5 kw buitenunit van Daikin (beneden)
Dat zou prima kunnen, die units komen niet boven het maximale opgenomen vermogen uit die de homewizard powerplugs aan zouden kunnen (3,68kW). Heb je wel een gewone stekker aan die airco's zitten dan?

Tesla Model 3 Performance - Tesla Model 3 Long Range - 6320Wp Oost-West


Acties:
  • 0 Henk 'm!

  • koelkast
  • Registratie: Juni 1999
  • Niet online
Van mijn MHI srk35-zs-w weet ik inmiddels vanuit de documentatie de cop bij een aantal verschillende buitentemperaturen bij 'average season':

-7 graden: 2.55
2 graden: 4.70
7 graden: 6.10
12 graden: 7.80

Dat is redelijk linear, zodat je dus ook weet hoe hoog de cop is tussen deze waarden in.
Graag zou ik de cop willen bepalen, om te weten welke manier van verwarmen (gas of stroom) op dat moment het meest voordelig is. Of is er een betere manier om dat te bepalen, zoals een handige formule rondom het stroomverbruik/buitentemperatuur?

Acties:
  • +2 Henk 'm!

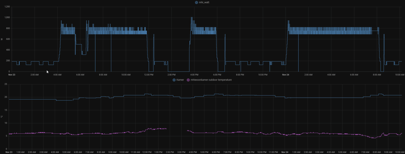
  • Weerman2
  • Registratie: December 2020
  • Laatst online: 17-10 15:46
Gister de airco aangezet om 9:00 uur bij kamer temp van 16,5 graden grafiek 1.
Einde van de dag van setpoint 21 naar 20 graden gezet en ging heel stabiel verder toen besloten om hem aan te laten staan op setpoint 20 graden thermostaat cv geeft 20 graden, tot nu toe staat hij daar nog steeds op zie grafiek 2 van vandaag mooie strakke lijn net beneden 200 Watt met min 138 Watt en Max 190 Watt.
(MHI SRK25ZSX)

Afbeeldingslocatie: https://tweakers.net/i/t_Zy-RUMLGuWxFav5wFyEnbi1Hk=/800x/filters:strip_icc():strip_exif()/f/image/GPpx0tylCd2MuenmKDOvsNrn.jpg?f=fotoalbum_large

Afbeeldingslocatie: https://tweakers.net/i/Y_Pj36T0VfE98z14KF-soTEbytQ=/800x/filters:strip_icc():strip_exif()/f/image/kmWBOwrjF0qNiJ8vUA4KrocB.jpg?f=fotoalbum_large

Acties:
  • +1 Henk 'm!

  • bokkow
  • Registratie: November 2005
  • Laatst online: 20-10 19:26
koelkast schreef op woensdag 23 november 2022 @ 14:11:
Van mijn MHI srk35-zs-w weet ik inmiddels vanuit de documentatie de cop bij een aantal verschillende buitentemperaturen bij 'average season':

-7 graden: 2.55
2 graden: 4.70
7 graden: 6.10
12 graden: 7.80

Dat is redelijk linear, zodat je dus ook weet hoe hoog de cop is tussen deze waarden in.
Graag zou ik de cop willen bepalen, om te weten welke manier van verwarmen (gas of stroom) op dat moment het meest voordelig is. Of is er een betere manier om dat te bepalen, zoals een handige formule rondom het stroomverbruik/buitentemperatuur?
bokkow schreef op maandag 21 november 2022 @ 16:19:
[...]


Absoluut. De ondergrens aan COP waarop het financieel minder interessant wordt is min of meer: kWh-tarief/(gastarief/10). In de meeste situaties zul je daar ruim boven zitten. En dan nog; als het 1 of 2 dagen in het jaar onder die ondergrens komt moet je dan zeggen dat je beter op gas kunt stoken de rest van het jaar?

Bekijk deze video eens om jezelf minder druk te hoeven maken hierover: YouTube: Why Heat Pumps are Immensely Important Right Now met name stukje vanaf 8:30 Chicago welliswaar maar het idee is hetzelfde.

Oh en dan nemen we niet eens mee dat je eventueel kWh zelf op kunt wekken en dat dat met gas een heel stuk lastiger is.

Tesla Model 3 Performance - Tesla Model 3 Long Range - 6320Wp Oost-West


Acties:
  • 0 Henk 'm!

  • IamPeacock
  • Registratie: April 2012
  • Laatst online: 16-10 23:03
Dit werkt niet hoor.
Het klokje ingedrukt houden zorgt ervoor dat hin uitgeschakeld wordt en de klep opengaat (om aan de filters enzo te kunnen).

Acties:
  • +1 Henk 'm!

  • JDx
  • Registratie: Januari 2007
  • Laatst online: 20-10-2024

JDx

Ben ik ^

Alleen als je totaalverbruik, dus na saldering als je zonnepanelen hebt, over de 2900kWh komt kan je in 2023 natuurlijk wel even gas stoken bij hele lage temperaturen.

Want dan betaal je gewoon je normale tarief (90 cent?) tegenover 1,45 per m3 aan gas.

Dingen als Games & Music enzo | En 3D/AI/PS hier | CivitAI Models en Prompts


Acties:
  • 0 Henk 'm!

  • Sebo
  • Registratie: April 2022
  • Laatst online: 25-10-2023
Weerman2 schreef op woensdag 23 november 2022 @ 14:13:
Gister de airco aangezet om 9:00 uur bij kamer temp van 16,5 graden grafiek 1.
Einde van de dag van setpoint 21 naar 20 graden gezet en ging heel stabiel verder toen besloten om hem aan te laten staan op setpoint 20 graden thermostaat cv geeft 20 graden, tot nu toe staat hij daar nog steeds op zie grafiek 2 van vandaag mooie strakke lijn net beneden 200 Watt met min 138 Watt en Max 190 Watt.
(MHI SRK25ZSX)

[Afbeelding]

[Afbeelding]
Netjes hoor, aan laten staan dus en hier en daar bijstellen waar nodig ivm buitentemperatuur lijkt toch het beste te werken. Bij mij ook geprobeerd afgelopen dagen en nu merk je dat alle materialen in huis ook opwarmen en het dus aangenamer aanvoelt. Tevens wordt de bovenverdieping ook 20 graden nu , na een nacht met de airco uit moet hij compleet opnieuw beginnen met alles verwarmen en dus lijkt dit ietsje meer te kosten maar uiteindelijk wel vele maler aangenamer.

Acties:
  • 0 Henk 'm!

  • Leanderr
  • Registratie: November 2022
  • Laatst online: 15:27
bokkow schreef op woensdag 23 november 2022 @ 14:04:
[...]


Dat zou prima kunnen, die units komen niet boven het maximale opgenomen vermogen uit die de homewizard powerplugs aan zouden kunnen (3,68kW). Heb je wel een gewone stekker aan die airco's zitten dan?
Nog niet, maar de kabel achter het schot kan ik natuurlijk doorknippen, stekker + stopcontact eraan zetten en de stekker er tussen. Het resultaat is immers hetzelfde.. Of ik hem nu doorknip voor de meter of stopcontact + stekker er tussen zet....

Vroeg mij alleen af of ik met de ene meer kan dan de ander.

Mini Cooper SE 2022 - Voldt grannycharger - 19 zonnepanelen - 2x HW PIB - huis verwarmen met airco (Daikin/MHI)


Acties:
  • 0 Henk 'm!

Verwijderd

Verwijderd

[ Voor 106% gewijzigd door Verwijderd op 28-12-2022 11:50 ]


Acties:
  • 0 Henk 'm!

  • Hartox
  • Registratie: Augustus 2006
  • Laatst online: 10-10 09:56
Scooper schreef op woensdag 23 november 2022 @ 13:49:
[...]


Ik ben vooral benieuwd wat je script doet als het weer kouder wordt. Bij de hogere buitentemperaturen van nu (10 graden hier), is er bij mij sowieso geen gejojo meer.
[Afbeelding]
Zo gaat het hier vandaag. Om 6.00 is ie gaan verwarmen met setpoint 19 (Fan Auto). Rond 8 uur de fan op stand 2 gezet. Om 13.00 uur was er niemand thuis, dus fan weer naar auto. Daarna pruttelt ie lekker door op z'n laagste stand, maar koelt het wel weer een graad af in huis.. :O

Afbeeldingslocatie: https://tweakers.net/i/05ciDQiTFhzHcljqwGY9JiukqWk=/800x/filters:strip_exif()/f/image/J1QkPEESY8LUkR7rqK17fEYs.png?f=fotoalbum_large

edit: Via Node-Red heb ik trouwens geregeld dat wanneer je hem instelt op 19, hij naar 19.5 regelt.

[ Voor 14% gewijzigd door Hartox op 23-11-2022 16:05 ]

òÓ - MHI SRK-35-ZSX


Acties:
  • 0 Henk 'm!

  • Weerman2
  • Registratie: December 2020
  • Laatst online: 17-10 15:46
Sebo schreef op woensdag 23 november 2022 @ 15:17:
[...]


Netjes hoor, aan laten staan dus en hier en daar bijstellen waar nodig ivm buitentemperatuur lijkt toch het beste te werken. Bij mij ook geprobeerd afgelopen dagen en nu merk je dat alle materialen in huis ook opwarmen en het dus aangenamer aanvoelt. Tevens wordt de bovenverdieping ook 20 graden nu , na een nacht met de airco uit moet hij compleet opnieuw beginnen met alles verwarmen en dus lijkt dit ietsje meer te kosten maar uiteindelijk wel vele maler aangenamer.
Hier de zelfde ervaring zo langzamerhand wordt alles om me heen 20 graden (gemeten met infrarood temperatuurmeter) ook een temperatuurmeter onder de binnenunit 30cm van de grond af loopt heel langzaam op richting 20 graden.

Alle instellingen verder zo vanaf fabriek wel zelf het gat in de binnenmuur waar leidingen door zitten dicht moeten maken met pur (buitenmuur was wel gepurd), de buitenunit hangt op ruim 2 meter hoog aan de buitenmuur zodat ook ik er onderdoor kan lopen :).
Hoor de buitenunit alleen als ik er onder sta verder eigenlijk niet, gemonteerd met standaard ophanging met trillingsdempers wat geen dempers te noemen zijn maar geen gebrom of lawaai in de muur ook niet met defrost of hogere vermogen.

Mijn buurman heeft tegenover mijn unit een MHI SRK35ZS (door zelfde installateur geplaatst) op de grond staan met van die speciale blokken hij kan bij hem in huis horen wanneer de buitenunit weer gaat draaien, die X in het type nummer en de hogere prijs zal niet voor niets zijn :).

Acties:
  • +1 Henk 'm!

  • bokkow
  • Registratie: November 2005
  • Laatst online: 20-10 19:26
JDx schreef op woensdag 23 november 2022 @ 14:50:
[...]


Alleen als je totaalverbruik, dus na saldering als je zonnepanelen hebt, over de 2900kWh komt kan je in 2023 natuurlijk wel even gas stoken bij hele lage temperaturen.

Want dan betaal je gewoon je normale tarief (90 cent?) tegenover 1,45 per m3 aan gas.
Ja ok... Ik hield in die simpele formule geen rekening met het energieplafond.

Maar dat klopt en is zeker wel iets om rekening mee te houden; een warmtepomp zonder zonnepanelen dan zit je al snel boven die 2900kWh.

offtopic:
Toevallig ook vandaag een mail gehad van die schurken, 92 cent boven het energieplafond, pffff ze worden toch wel gecompenseerd door de overheid zullen ze gedacht hebben. Echt absurd zeker als je kijkt naar tarieven van de dynamische aanbieders... De grote leveranciers denken echt even lekker te cashen vanuit belastingcenten het komende jaar.

Tesla Model 3 Performance - Tesla Model 3 Long Range - 6320Wp Oost-West


Acties:
  • 0 Henk 'm!

  • Montalbano
  • Registratie: Maart 2007
  • Niet online
Ander vraagje tussendoor als dat mag, ik meen ergens gelezen te hebben dat mensen die hun Daikin airco op de Daikin Onecta app hadden aangemeld, daarna hun afstandbediening niet meer konden gebruiken. Kan een Daikin eigenaar dat bevestigen of beter nog, ontkrachten?

P8


Acties:
  • +3 Henk 'm!

  • mikekiwi
  • Registratie: Maart 2004
  • Laatst online: 16-10 18:59
Montalbano schreef op woensdag 23 november 2022 @ 17:11:
Ander vraagje tussendoor als dat mag, ik meen ergens gelezen te hebben dat mensen die hun Daikin airco op de Daikin Onecta app hadden aangemeld, daarna hun afstandbediening niet meer konden gebruiken. Kan een Daikin eigenaar dat bevestigen of beter nog, ontkrachten?
Bij deze ontkracht. Wel is het zo dat de wijzigingen die je met de app doorvoert, niet terug te vinden zijn op de a.b. (1-weg verkeer). a.b. is prima bruikbaar hier nog (al gebruiken we in praktijk vaker de app)

Acties:
  • 0 Henk 'm!

  • Montalbano
  • Registratie: Maart 2007
  • Niet online
mikekiwi schreef op woensdag 23 november 2022 @ 17:19:
[...]

Bij deze ontkracht. Wel is het zo dat de wijzigingen die je met de app doorvoert, niet terug te vinden zijn op de a.b. (1-weg verkeer). a.b. is prima bruikbaar hier nog (al gebruiken we in praktijk vaker de app)
Top, dank je.

P8


Acties:
  • 0 Henk 'm!

  • Hansde
  • Registratie: November 2022
  • Laatst online: 08-03-2023
Beste Tweakers,

ik volg al een tijdje mee ,en is interessant om bij te leren .

begin april een multisplit van panasonic geplaatst lucht lucht .
9 kw buiten unit
5 binnen units zijnde 4x2kw ( keuken,slpk1 slpk2 , badk.en 5kw living.Tot op heden nog nooit allemaal terzelfdertijd nodig gehad.

er zijn divers problemen met de installatie. De installateur weet het ook niet meer en blijkbaar weinig of geen steun vanuit de verdeler Belgie ? als dit al waar is ?

hoofdzakelijk warmen we nu met de living 22,5 gr . de unit gaat nooit boven de ingestelde waarde (overschoot noem ik dat)
voordat hij de ingestelde waarde vb 22,5 gr bereikt gaat de unit een lagere uitgangs temperatuur geven van 30 gr . Daarbij wijzigt de ventilatorsnelheid niet.
gevolg:
- onaangenaam tochtgevoel.
-bereikt nooit de ingestelde temperatuur

De unit staat in Auto-Fan en zou dus zijn snelheid moeten aanpassen aan de temperatuur.

wanneer het 's avonds buiten koeler wordt ,haalt hij de ingestelde temperatuur niet.

reeds nagezien

ingesteld op max temp ,en dan haalt de unit vlotjes een aangename temperatuur. dus lijkt het erop dat de samenstelling voldoende capaciteit heeft .uitblaastemp tot 47 gr .op 1 unit in dienst gemeten

indien we het comfortabel willen hebben moeten we regelmatig de temp. wijzigen . dit zou toch automatisch moeten lopen ?

verder reeds getest
alles 5 de units op max 30gr ingesteld . 15 min. gewacht. uitblaastemp. varieert van 33 tot 37gr .

verder al dan niet gerelateerd aan het bovengenoemde

de niet in dienst zijnde units warmen mee op ! tot zelfs 37gr zichtbaar in de APP.

vb keuken opgewarmd tot 28gr buiten dienst
op het moment dat er warmtebehoefte is en de unit ingeschakeld wordt op vb 22gr . begint te blazen (na drukopbouw ) en stopt ermee na korte tijd. blijkbaar zakt deze meting niet genoeg tot vb 24gr en denkt de keuken ik ben warm genoeg, alhoewel maar 18gr werkelijk is .
blijft de ganse dag bijna koele lucht blazen ,

ik heb het geprobeerd te verwoorden , en zie graag jullie reacties tegemoet.

Acties:
  • +1 Henk 'm!

  • redbullwaning
  • Registratie: Februari 2002
  • Laatst online: 12:54
Hansde schreef op woensdag 23 november 2022 @ 17:34:
Beste Tweakers,

ik volg al een tijdje mee ,en is interessant om bij te leren .

begin april een multisplit van panasonic geplaatst lucht lucht .
9 kw buiten unit
5 binnen units zijnde 4x2kw ( keuken,slpk1 slpk2 , badk.en 5kw living.Tot op heden nog nooit allemaal terzelfdertijd nodig gehad.

er zijn divers problemen met de installatie. De installateur weet het ook niet meer en blijkbaar weinig of geen steun vanuit de verdeler Belgie ? als dit al waar is ?

hoofdzakelijk warmen we nu met de living 22,5 gr . de unit gaat nooit boven de ingestelde waarde (overschoot noem ik dat)
voordat hij de ingestelde waarde vb 22,5 gr bereikt gaat de unit een lagere uitgangs temperatuur geven van 30 gr . Daarbij wijzigt de ventilatorsnelheid niet.
gevolg:
- onaangenaam tochtgevoel.
-bereikt nooit de ingestelde temperatuur

De unit staat in Auto-Fan en zou dus zijn snelheid moeten aanpassen aan de temperatuur.

wanneer het 's avonds buiten koeler wordt ,haalt hij de ingestelde temperatuur niet.

reeds nagezien

ingesteld op max temp ,en dan haalt de unit vlotjes een aangename temperatuur. dus lijkt het erop dat de samenstelling voldoende capaciteit heeft .uitblaastemp tot 47 gr .op 1 unit in dienst gemeten

indien we het comfortabel willen hebben moeten we regelmatig de temp. wijzigen . dit zou toch automatisch moeten lopen ?

verder reeds getest
alles 5 de units op max 30gr ingesteld . 15 min. gewacht. uitblaastemp. varieert van 33 tot 37gr .

verder al dan niet gerelateerd aan het bovengenoemde

de niet in dienst zijnde units warmen mee op ! tot zelfs 37gr zichtbaar in de APP.

vb keuken opgewarmd tot 28gr buiten dienst
op het moment dat er warmtebehoefte is en de unit ingeschakeld wordt op vb 22gr . begint te blazen (na drukopbouw ) en stopt ermee na korte tijd. blijkbaar zakt deze meting niet genoeg tot vb 24gr en denkt de keuken ik ben warm genoeg, alhoewel maar 18gr werkelijk is .
blijft de ganse dag bijna koele lucht blazen ,

ik heb het geprobeerd te verwoorden , en zie graag jullie reacties tegemoet.
Al eens geprobeerd power save mode inteschakelen.

Afbeeldingslocatie: https://tweakers.net/i/SS5EIB1peh8RYlEXglBmgOPi2OI=/x800/filters:strip_icc():strip_exif()/f/image/110pDfcaDcktpr2qZWLcEhQD.jpg?f=fotoalbum_large

15.1.4 Power Save Mode
Power Save Mode can be enabled by pushing POWER SAVE switch (SW4) to ON before power supply ON.
When Power Save Mode is ON, the unit can be operate at lower running current where the breaker capacity not
achieve the requirement.


15.1.5 Mode priority function
Mode priority function can be enabled by pushing MODE PRIORITY switch (SW5) to ON before power supply
ON.
When Mode Priority Function is ON, the mode priority is given to higher capacity indoor units.

[ Voor 8% gewijzigd door redbullwaning op 23-11-2022 18:23 ]

PVoutput (WH-MDC05H3E5) 12880WP /// SWW Atlantic Explorer v4 270L


Acties:
  • 0 Henk 'm!

  • Oekol
  • Registratie: September 2007
  • Laatst online: 20-10 22:12

Oekol

waka waka hey hey

Vandaag niet thuis gewerkt maar vrouw en dochter wel thuis. Dus woonkamer airco heledag aan vanaf 7 uur, eerst 18 graden en daarna om half vijf 21 graden ingesteld. Screenshot hieronder wat hij gisteren verbruikte (in het klein er onder) en in het groot wat hij vandaag verbruikt. Hele dag aangenaam en bijna de helft aan energie!

Heb direct ingepland dat hij op dagen dat we niet thuis zij 15u smddags begint met 18 graden en vanaf half vijf 21 graden. Dagen dat we thuis zijn gaat hij volgens planning naar 18 graden tot half vijf en dan 21 graden rest van avond.

Afbeeldingslocatie: https://tweakers.net/i/l6ls0ywowCq03gjuErZjRXfpGg4=/x800/filters:strip_icc():strip_exif()/f/image/A5FnMsqj4SV2hDnhVnXjVcwU.jpg?f=fotoalbum_large

Going to church doesn't make you a Christian any more than standing in a garage makes you a car.


Acties:
  • +1 Henk 'm!

  • Stoffa
  • Registratie: Februari 2005
  • Laatst online: 14:56
@Oekol Dus Resumerend: Als jij thuis bent 21 graden, maar vrouwlief mag het met 18 stellen :+

Acties:
  • 0 Henk 'm!

  • Hansde
  • Registratie: November 2022
  • Laatst online: 08-03-2023
Dank voor de vlotte reactie.
Zal ik uitproberen. Moet de buitenunit gewoon on hold staan ? Of moet de zekering in het bord af ?

Acties:
  • +1 Henk 'm!

  • redbullwaning
  • Registratie: Februari 2002
  • Laatst online: 12:54
Hansde schreef op woensdag 23 november 2022 @ 18:46:
Dank voor de vlotte reactie.
Zal ik uitproberen. Moet de buitenunit gewoon on hold staan ? Of moet de zekering in het bord af ?
Stroom moet eraf.
Werkschakelaar uitzetten of de zekering.

PVoutput (WH-MDC05H3E5) 12880WP /// SWW Atlantic Explorer v4 270L


Acties:
  • 0 Henk 'm!

Verwijderd

Verwijderd

[ Voor 128% gewijzigd door Verwijderd op 30-12-2022 18:57 . Reden: grafiek van de compressor over twee dagen ]


Acties:
  • +1 Henk 'm!

  • Oekol
  • Registratie: September 2007
  • Laatst online: 20-10 22:12

Oekol

waka waka hey hey

Stoffa schreef op woensdag 23 november 2022 @ 18:41:
@Oekol Dus Resumerend: Als jij thuis bent 21 graden, maar vrouwlief mag het met 18 stellen :+
Haha precies. Maar ze heeft altijd de optie om 'm warmer te zetten. Dat deed ze rond half vijf, toen werd het fris.

Going to church doesn't make you a Christian any more than standing in a garage makes you a car.


Acties:
  • +1 Henk 'm!

  • BvdM91
  • Registratie: November 2019
  • Laatst online: 19-08 15:49
Na de eerste twee weken alles m.b.v. een Hombli Smart Plug sinds gisteren een HomeWizard Energy Socket er tussen gezet. Omdat HomeWizard i.t.t. Hombli wél een gebruiksgrafiek toont meteen even gekeken hoe het verbruik er in de afgelopen 24 uur uit zag. Ter informatie:

- Betreft een Daikin MXM68A buitenunit met 3 binnenunits (4.2kW woonkamer, 2.0kW slaapkamer, 2.0kW kinderkamer)
- Met huidige buitentemperaturen van circa 10C staat vraagbesturing van alle binAfbeeldingslocatie: https://tweakers.net/i/Z9rApMaa5vzrTIFp6cepSES1tJk=/800x/filters:strip_exif()/f/image/hAqjBe9LNmGHcjC5zou7A0fV.png?f=fotoalbum_largenenunits op 40%
- De unit in de woonkamer staat 24/7 ingeschakeld op setpoint van 19C. Als we 'smiddags/'savonds thuis zijn staat ventilatorsnelheid op Auto, 's nachts (22:00-07:00) en overdag (07:00-17:00) op 2/5 of 3/5.
- De unit in de slaapkamer zetten we alleen 's avonds kortstondig aan tussen 22:00-02:30 op setpoint van 16C (en soms nog een keer midden in de nacht mocht het té fris worden).
- De unit in de kinderkamper wordt voorlopig (nog) niet gebruikt en staat in principe altijd uit.


Een paar dingen (in chronologische volgorde) die zoal opvallen en in meer of mindere mate wel/niet logisch zijn:
  • Als aan het einde van de middag/begin avond alleen de woonkamer unit draait is duidelijk pendelgedrag waarneembaar. De intervallen tussen de zichtbare 'dipjes' bedraagt stelselmatig 25 of 30 minuten.
  • Als aan het einde van de middag/begin avond alleen de woonkamer unit draait bedraagt het max. opgenomen vermogen circa 650W. Het gemiddeld opgenomen vermogen c.q. verbruik per uur bedraagt circa 0.6kWh.
  • Als vanaf circa 22:00 ook de kleinere unit boven wordt ingeschakeld daalt het max. opgenomen vermogen zichtbaar naar ongeveer 550W. Ook het uurlijks gemiddelde verbruik bedraagt met circa 0.55kWh iets minder.
  • Het pendelgedrag wat zichtbaar is wanneer alleen de woonkamer unit in bedrijf is lijkt bij inschakeling van de tweede unit verdwenen, tenminste als je bovenstaande grafiek mag geloven. Kleine kanttekening is dat de grafiek per 5 minuten meet en het dus nog prima goed mogelijk is dat beide units afzonderlijk van elkaar pendelen (de unit boven is in ieder geval wél hoorbaar een paar keer uit-/ingeschakeld).
  • Als de tweede unit boven 's nachts wordt uitgeschakeld keert het eerdere pendelgedrag duidelijk zichtbaar weer terug. Ook het maximaal en gemiddeld opgenomen vermogen is met resp. 650W en 0.6kWh weer terug op het niveau van eerder op de avond toen ook alleen de woonkamer unit ingeschakeld was.
  • Als we later in de nacht/'s ochtends vroeg in de ochtend wederom de bovenunit kortstondig aanzetten keert de situatie van eerder in de avond/nacht terug, d.w.z. minder (heftig) pendelen en een reductie van zowel het maximaal als gemiddeld opgenomen vermogen.
  • Als ná 07:00 weer alleen de woonkamer draait wordt het patroon qua verbruik een behoorlijk stuk grilliger. Het pendelgedrag komt wederom terug, maar de intervallen tussen uit-/inschakelen is nu beduidend minder consistent en soms veel langer dan de 25-30min intervallen van 's avonds en 's nachts.
  • Ook zijn de 'dalen' in bovenstaande grafiek vandaag overdag een behoorlijk stuk dieper, en in een enkel geval ook langer. Dit zou wellicht met zonlicht te maken kunnen hebben, aangezien wij rondom glas hebben in de woonkamer wil de binnentemperatuur behoorlijk snel oplopen met een mogelijk langere uitschakeling van de woonkamer unit tot gevolg.
  • Inmiddels zijn we drie uur verder en qua vorm ziet de grafiek er na 17:00 (tot circa nu 20:00) er vergelijkbaar uit met zowel de situatie van later vanmiddag áls gisteren aan het einde van de dag (d.w.z. regelmatige dipjes in de grafiek en vergelijkbare maximale/gemiddelde opgenomen vermogens.

[ Voor 8% gewijzigd door BvdM91 op 23-11-2022 20:29 ]

SR+ PearlWhite/Zwart/18Aero / Besteld: 12-08 / RN: 15-08 / VIN: 08-11 / Leverdatum:13-11


Acties:
  • +7 Henk 'm!

  • Heronimo
  • Registratie: Februari 2006
  • Laatst online: 18-10 23:23
Frag1le schreef op dinsdag 22 november 2022 @ 20:53:
Zo enorm tevreden over de MHI 35 SRK ZSX-WF.

140m3
setpoint 18,5 (op cv 19,0) - 23h30~7h00 fanstand max
setpoint 19,0 (op cv 19,6) - 7h00~17h00 fanstand auto
setpoint 19,5 (op cv 20,3) - 17h00~23h30 fanstand auto

Net de overstap gedaan naar een dynamisch energie contract (Tibber, uurs/dagprijzen) en als de nachten qua prijzen lijken zoals de nachten van de afgelopen maand dan zal het setpoint in de nacht (flink) hoger gaan worden om een warmte buffer op te bouwen voor overdag.
De WAF wordt hierdoor nog hoger :)
Zijn er al veel tweakers hier die dit reeds doen ?

[Afbeelding]
Ja, maar dan stuur ik een Lucht water warmtepomp aan op basis van de dynamische prijzen. Werkt top:
Afbeeldingslocatie: https://tweakers.net/i/KNb4D_MYN7bknAyeyUv6jGrrk0Y=/800x/filters:strip_icc():strip_exif()/f/image/2kwz9SIGzOhlxJCbc6mEjUzh.jpg?f=fotoalbum_large

Acties:
  • 0 Henk 'm!

  • Capt Waffles
  • Registratie: November 2022
  • Laatst online: 03:41
Leanderr schreef op woensdag 23 november 2022 @ 15:18:
[...]


Nog niet, maar de kabel achter het schot kan ik natuurlijk doorknippen, stekker + stopcontact eraan zetten en de stekker er tussen. Het resultaat is immers hetzelfde.. Of ik hem nu doorknip voor de meter of stopcontact + stekker er tussen zet....

Vroeg mij alleen af of ik met de ene meer kan dan de ander.
Ik heb net vandaag de HomeWizard Wifi 1 fase kWh meter geinstalleerd in de groepenkast, en ik had er ook gelijk 3 energy sockets bij besteld. Mooie dingen. In principe kan je met de energy sockets meer, die kan je namelijk ook aan/uit schakelen via de app of op de socket zelf, de 1 fase kWh meter rapporteert enkel. Als je al wifi op je warmtepomp hebt voegt dat weinig toe want die kan je dan vast via z'n eigen app al bedienen, maar als je dat niet hebt dan is dat een voordeel met de energy socket. En de energy sockets kan je ook makkelijk verplaatsen om andere apparaten te meten als je daar inzicht in wilt krijgen.

Persoonlijk vind ik de kWh meter netter voor een vaste installatie zoals een warmtepomp. Mij lijkt de kWh meter ook wat robuuster voor een permanente installatie (kan bijv. 100A hebben), hoewel dat in de praktijk misschien niet veel uitmaakt. Ik baseer mij eigenlijk ook op geen harde feiten, het ziet er gewoon permanenter/robuuster uit :).

Belgisch Limburg | Mitsubishi Electric MSZ-LN35VG2 binnenunit + MUZ-LN35VG2 buitenunit | Diehl 4601S + 3850 Wp (22x Sunflower 175W ZO) | SMA Sunny Boy 4.0 + 7070 Wp (7x JinkoSolar 505W NO + 7x JinkoSolar 505W ZW)


Acties:
  • 0 Henk 'm!

  • Termy
  • Registratie: September 2001
  • Laatst online: 20-10 06:35

Termy

valt er nog wat te fragge?

@BvdM91 Interessant dat het zoveel constanter is met de 2e binnenunit aan. Hier helaas geen eigen kWh meter voor m'n airco dus mijn data wordt enigszins verstoord door andere warmtepompen (koelkast/vriezer :+) maar het lijkt wel redelijk op jouw data. Ik moet het nog eens exporteren om er wat bewerking op te kunnen doen maar ik weet iig wel zeker dat de mijne geen 650 W trekt op 40% vraagsturing. Dat zit meer richting 300 W. Ik heb dan ook een stuk kleinere buitenunit (zie sig).

Overigens is het niet heel nuttig zowel vermogen als verbruik per uur te geven, dat is nl per definitie hetzelfde getal ;).

@Heronimo Nice, zo gestuurd door Tibber wil ik ook doen. Ik zit al bij Tibber maar de domotica moet nog van scratch gebouwd worden. Gebruik je home assistant? Kun je toelichten wat je gedaan hebt om dit voor elkaar te krijgen?

-=[Terminator]=- R3doxNL Anahka#2910 Specs. 16x LONGi LR4-72HPH-455M (7280 Wp) Oost/West (-85°/95°,13°) op 8x APS DS3-L. ID.3 First Plus. Zappi v2.1. Daikin 3MXM40A met CTXM15R, FTXM20R en FTXM35R.


Acties:
  • +1 Henk 'm!

  • Termy
  • Registratie: September 2001
  • Laatst online: 20-10 06:35

Termy

valt er nog wat te fragge?

Vos schreef op woensdag 23 november 2022 @ 08:51:
[...]

Als ik de Daikin app met mijn Shelly's vergelijk dan zit de Daikin app er altijd boven qua verbruik.
Dat zie ik veel mensen hier zeggen idd maar hier lijkt het er niet op. Moet wel toegeven dat ik het niet zuiver kan meten dus mijn inschatting van wat ik in de P1 data zie en hoe ik dat interpreteer voor verbruik over de dag kan er zeker ver genoeg naast zitten om vergelijkbare afwijking te hebben als o.a. jij.

-=[Terminator]=- R3doxNL Anahka#2910 Specs. 16x LONGi LR4-72HPH-455M (7280 Wp) Oost/West (-85°/95°,13°) op 8x APS DS3-L. ID.3 First Plus. Zappi v2.1. Daikin 3MXM40A met CTXM15R, FTXM20R en FTXM35R.


Acties:
  • 0 Henk 'm!

  • CollinVV
  • Registratie: December 2016
  • Laatst online: 24-08 19:57
We overwegen een airco voor in de keuken/woonkamer, betreffende ongeveer 120m3. We hebben al een installateur laten komen, welke de Daikin RXM35 - FTXM 35R aanraadt. Hij gaf aan dat de airco de cv kan ondersteunen, terwijl ik na wat zoekwerk het vermoeden heb dat juist de cv kan ondersteunen. Na veel gezocht te hebben middels de zoekfunctie op bovenstaande airco, kom ik wisselende ervaringen tegen van mede-tweakers en twijfel ik in hoeverre het 3,5 voldoende is voor deze ruimte. Dit is dan ook de vraag waar ik een antwoord op zoek.

Setting:
Zie onderstaand plaatje. 2-onder-1 kap woning, kunstof kozijnen, HR++ glas, spouwmuurisolatie, geen vloerisolatie, en zowel keuken als woonkamer hebben nog een bovenverdieping. Totale stookkosten per jaar ong. 600m3, waarbij alleen de desbetreffende onderverdieping gestookt wordt (en natuurlijk warm water voor sanitair). Plaatsing van de airco kan helaas niet naast de keukendeur (linksboven op de plattegrond) en twijfelen we over de plaats zoals aangegeven met de peil.

Afbeeldingslocatie: https://tweakers.net/i/r379j9xco58-XwBL5WM7PbMkzm4=/full-fit-in/4920x3264/filters:max_bytes(3145728):no_upscale():strip_icc():fill(white):strip_exif()/f/image/kDkJvBi7JW7LA3lkTgWVUcFB.jpg?f=user_large

Acties:
  • 0 Henk 'm!

  • nico_09
  • Registratie: November 2019
  • Laatst online: 15:03
CollinVV schreef op woensdag 23 november 2022 @ 20:39:
We overwegen een airco voor in de keuken/woonkamer, betreffende ongeveer 120m3. We hebben al een installateur laten komen, welke de Daikin RXM35 - FTXM 35R aanraadt. Hij gaf aan dat de airco de cv kan ondersteunen, terwijl ik na wat zoekwerk het vermoeden heb dat juist de cv kan ondersteunen. Na veel gezocht te hebben middels de zoekfunctie op bovenstaande airco, kom ik wisselende ervaringen tegen van mede-tweakers en twijfel ik in hoeverre het 3,5 voldoende is voor deze ruimte. Dit is dan ook de vraag waar ik een antwoord op zoek.

Setting:
Zie onderstaand plaatje. 2-onder-1 kap woning, kunstof kozijnen, HR++ glas, spouwmuurisolatie, geen vloerisolatie, en zowel keuken als woonkamer hebben nog een bovenverdieping. Totale stookkosten per jaar ong. 600m3, waarbij alleen de desbetreffende onderverdieping gestookt wordt (en natuurlijk warm water voor sanitair). Plaatsing van de airco kan helaas niet naast de keukendeur (linksboven op de plattegrond) en twijfelen we over de plaats zoals aangegeven met de peil.

[Afbeelding]
Kun je de unit niet centraler hangen?
Bij ons hangt hij 12 m verderop, ideaal is anders, nu geen leiding in zicht
Qua inhoud lijkt het wel als bij ons, wij hebben een 3.5 kw MHI uitgezocht.
Het verwarmen gaat makkelijk. Helemaal als we de nacht lichtjes door verwarmen.
Wel zetten we de verwarming uit rond 22:00 uur als we de volgende dag mogen werken en dan rond 16:00 uur weer thuis zijn, voor het opnieuw op temperatuur brengen van de woonkamer moet hij wel werken…. Dit is voor ons voordeliger en zet de unit dan rond 1400 uur aan via de WiFi

[ Voor 3% gewijzigd door nico_09 op 23-11-2022 20:54 ]


Acties:
  • +2 Henk 'm!

  • Heronimo
  • Registratie: Februari 2006
  • Laatst online: 18-10 23:23
Termy schreef op woensdag 23 november 2022 @ 20:16:

@Heronimo Nice, zo gestuurd door Tibber wil ik ook doen. Ik zit al bij Tibber maar de domotica moet nog van scratch gebouwd worden. Gebruik je home assistant? Kun je toelichten wat je gedaan hebt om dit voor elkaar te krijgen?
Ik haal de prijzen op met de Entso-e integratie (https://github.com/JaccoR/hass-entso-e) en gebruik vervolgens deze om uit te rekenen wat ik moet doen elk uur: https://github.com/jpulakka/nordpool_diff

Daar rolt dan (triangle, 10h, normaliseer op min en max) een getal tussen de -1 en +1 uit. Die doe ik keer 0.5 en tel ik 19.5 bij op. Dat gebruik ik vervolgens als setpoint voor de thermostaat. Gevolg is dat temperaturen schommelen tussen de 19 en 20 graden en de warmtepomp vooral draait in de goedkope uren.

Acties:
  • 0 Henk 'm!

  • ButcherJF
  • Registratie: Mei 2007
  • Laatst online: 13-10 20:46
Een zelfde soort vraag: we willen een airco o.a. om bij te verwarmen en zo minder gas te verbruiken. Onze huiskamer met open keuken is ong. 60 m2, 150 m3, veel glas en redelijk geïsoleerd. De spouw is in de jaren 70 gevuld met verlijmde kunststof korrels die deels verzakt/verdwenen zijn; dat is helaas niet na te isoleren. Alle glas is HR++, de vloeren zijn onlangs geïsoleerd.

We hebben 2 installateurs thuis gehad en krijgen verschillende adviezen.
De een raadt een 5kW aan op de rode plek in de tekening, argument voor de plek is dat hij mooi centraal hangt en daarmee de hele kamer/keuken bestrijkt.
De ander adviseert een 7,5kW op de blauwe plek, met het argument dat we toch het meest in het kamerdeel vertoeven.

Onze voorkeur gaat uit naar de rode plek omdat dan de buitenunit min of meer uit het zicht geplaatst kan worden. Maar de blauwe plek is ook het overwegen waard.
Naast de plek is vooral het verschil in vermogen hetgeen ons bezighoudt. Wat kunnen jullie hierover adviseren?

Afbeeldingslocatie: https://tweakers.net/i/6Vdy9cIH6aH343Fs4DLdUbMxzHQ=/x800/filters:strip_icc():strip_exif()/f/image/ndkk6xAK8i54kbapcaTZeKrk.jpg?f=fotoalbum_large

Acties:
  • 0 Henk 'm!

  • Scrtz
  • Registratie: Februari 2008
  • Laatst online: 13:16
ButcherJF schreef op woensdag 23 november 2022 @ 21:28:
Een zelfde soort vraag: we willen een airco o.a. om bij te verwarmen en zo minder gas te verbruiken. Onze huiskamer met open keuken is ong. 60 m2, 150 m3, veel glas en redelijk geïsoleerd. De spouw is in de jaren 70 gevuld met verlijmde kunststof korrels die deels verzakt/verdwenen zijn; dat is helaas niet na te isoleren. Alle glas is HR++, de vloeren zijn onlangs geïsoleerd.

We hebben 2 installateurs thuis gehad en krijgen verschillende adviezen.
De een raadt een 5kW aan op de rode plek in de tekening, argument voor de plek is dat hij mooi centraal hangt en daarmee de hele kamer/keuken bestrijkt.
De ander adviseert een 7,5kW op de blauwe plek, met het argument dat we toch het meest in het kamerdeel vertoeven.

Onze voorkeur gaat uit naar de rode plek omdat dan de buitenunit min of meer uit het zicht geplaatst kan worden. Maar de blauwe plek is ook het overwegen waard.
Naast de plek is vooral het verschil in vermogen hetgeen ons bezighoudt. Wat kunnen jullie hierover adviseren?

[Afbeelding]
Haal je wellicht nog net met 3,5kw maar zou ook neigen naar 5kw. 7,5 is echt veel te groot. Uiteindelijk verplaatst de warme lucht toch wel, zou gaan voor de plek waar de unit het minste opvalt.

Acties:
  • +2 Henk 'm!

  • GermanPivo
  • Registratie: September 2010
  • Laatst online: 08:25
@ButcherJF Beter hang je twee kleinere units mooi verdeeld over de ruimte.

9040 Wp | Zendure 15,4 kWh | MHI SCM60/SCM40/SRC25


Acties:
  • +2 Henk 'm!

  • BvdM91
  • Registratie: November 2019
  • Laatst online: 19-08 15:49
ButcherJF schreef op woensdag 23 november 2022 @ 21:28:
Een zelfde soort vraag: we willen een airco o.a. om bij te verwarmen en zo minder gas te verbruiken. Onze huiskamer met open keuken is ong. 60 m2, 150 m3, veel glas en redelijk geïsoleerd. De spouw is in de jaren 70 gevuld met verlijmde kunststof korrels die deels verzakt/verdwenen zijn; dat is helaas niet na te isoleren. Alle glas is HR++, de vloeren zijn onlangs geïsoleerd.

We hebben 2 installateurs thuis gehad en krijgen verschillende adviezen.
De een raadt een 5kW aan op de rode plek in de tekening, argument voor de plek is dat hij mooi centraal hangt en daarmee de hele kamer/keuken bestrijkt.
De ander adviseert een 7,5kW op de blauwe plek, met het argument dat we toch het meest in het kamerdeel vertoeven.

Onze voorkeur gaat uit naar de rode plek omdat dan de buitenunit min of meer uit het zicht geplaatst kan worden. Maar de blauwe plek is ook het overwegen waard.
Naast de plek is vooral het verschil in vermogen hetgeen ons bezighoudt. Wat kunnen jullie hierover adviseren?

[Afbeelding]
7.5kW is overkill, zelfs 5kW is al redelijk aan de maat. Onze woonkamer/keuken is met 120m3 weliswaar iets kleiner, maar met rondom jaren 80 dubbel glas (geen HR+ oid), minimaal na-geïsoleerde muren (enkelsteens, dus geen spouwmuurisolatie mogelijk) en ijskoude tocht vanaf de gang is onze isolatie dan ook een stuk minder. Wij komen prima uit de voeten met een 4.2kW unit (Daikin), en dan betreft het zelfs nog een triple multisplit configuratie (relatief iets minder efficiënt dan multisplit) en dan is de capaciteit van onze buitenunit zelfs nog softwarematig afgeknepen. Indien een 4.2kW geen optie is zou ik persoonlijk voor de 5kW gaan óf wellicht twee kleinere single splits op twee plekken in de ruimte.

[ Voor 3% gewijzigd door BvdM91 op 23-11-2022 21:58 ]

SR+ PearlWhite/Zwart/18Aero / Besteld: 12-08 / RN: 15-08 / VIN: 08-11 / Leverdatum:13-11


Acties:
  • 0 Henk 'm!

  • arie-verdetti
  • Registratie: Mei 2022
  • Laatst online: 17-04-2024
Scrtz schreef op woensdag 23 november 2022 @ 21:34:
[...]

Haal je wellicht nog net met 3,5kw maar zou ook neigen naar 5kw. 7,5 is echt veel te groot. Uiteindelijk verplaatst de warme lucht toch wel, zou gaan voor de plek waar de unit het minste opvalt.
wat een kletspraat dat je het met 3,5 kw haalt. zoveel mensen hier met een ondermeten apparaat. dat als het dadelijk vriest de unit enorm hard moet blazen. en het allemaal niet meer red.

Acties:
  • +2 Henk 'm!

  • arie-verdetti
  • Registratie: Mei 2022
  • Laatst online: 17-04-2024
GermanPivo schreef op woensdag 23 november 2022 @ 21:44:
@ButcherJF Beter hang je twee kleinere units mooi verdeeld over de ruimte.
helemaal eens

Acties:
  • +1 Henk 'm!

  • Weerman2
  • Registratie: December 2020
  • Laatst online: 17-10 15:46
De fan snelheid afgelopen nacht op 3 gehad en overdag op automatisch komende nacht laat ik hem op automatisch gezien hij dan gemiddeld nog minder stroom gebruikt, bij pieken rond 15:00 uur was er veel lucht verplaatsing in de kamer stofzuigen deur open enz.

Edit; Bij kamer temperatuur van 20 graden continu.

Afbeeldingslocatie: https://tweakers.net/i/pRHnyASAMmrN-hBMKS_f-pUueD8=/800x/filters:strip_icc():strip_exif()/f/image/r7RqKFEXOuju2r8qNREvFdbQ.jpg?f=fotoalbum_large

[ Voor 4% gewijzigd door Weerman2 op 23-11-2022 22:22 ]


Acties:
  • 0 Henk 'm!

  • CollinVV
  • Registratie: December 2016
  • Laatst online: 24-08 19:57
nico_09 schreef op woensdag 23 november 2022 @ 20:51:
[...]

Kun je de unit niet centraler hangen?
Bij ons hangt hij 12 m verderop, ideaal is anders, nu geen leiding in zicht
Qua inhoud lijkt het wel als bij ons, wij hebben een 3.5 kw MHI uitgezocht.
Het verwarmen gaat makkelijk. Helemaal als we de nacht lichtjes door verwarmen.
Wel zetten we de verwarming uit rond 22:00 uur als we de volgende dag mogen werken en dan rond 16:00 uur weer thuis zijn, voor het opnieuw op temperatuur brengen van de woonkamer moet hij wel werken…. Dit is voor ons voordeliger en zet de unit dan rond 1400 uur aan via de WiFi
Centraler hangen wordt lastig i.v.m. buren en vogels in de woonkamer (moeten tocht vermijden), maar ik geef toe dat dit beter zou zijn geweest. Bedankt voor de reactie. Hoe is het bij temperaturen rond de 0 graden, trekt die 3.5 het dan ook nog?

Ik was ook aan het denken aan een infraroodpaneel ter aanvulling voor in de woonkamer, als het daar toch te koud blijft. Daar zitten we meestal toch later in de avond en hoeft het paneel niet de hele avond aan te staan.

Acties:
  • +6 Henk 'm!

  • Scrtz
  • Registratie: Februari 2008
  • Laatst online: 13:16
arie-verdetti schreef op woensdag 23 november 2022 @ 21:55:
[...]


wat een kletspraat dat je het met 3,5 kw haalt. zoveel mensen hier met een ondermeten apparaat. dat als het dadelijk vriest de unit enorm hard moet blazen. en het allemaal niet meer red.
En hoevaak vriest het nog? Als de unit dan een paar dagen per jaar enorm hard moet blazen, so be it. Rest van het jaar heb je enorm profijt van een unit die veel lager kan terugschakelen in vermogen.

Acties:
  • 0 Henk 'm!

  • Stoffa
  • Registratie: Februari 2005
  • Laatst online: 14:56
@BvdM91 Dus jouw metingen stellen dat twee binnenunits tegelijk laten draaien minder stroom kost dan 1 binnenunit? Dat is wel echt vrij bizar toch?

Als dat waar is dan ga ik maar eens wat meer opengooien hier iig.

[ Voor 18% gewijzigd door Stoffa op 23-11-2022 22:57 ]


Acties:
  • 0 Henk 'm!

  • arie-verdetti
  • Registratie: Mei 2022
  • Laatst online: 17-04-2024
Over twee weken hoor je iedereen weer piepen al die mensen die op 50m2 een 3.5 hebben.

Ook een 5 kw kan heel prima terugmoduleren. Uiteraard in verhouding
Maargoed daar heb je ook een 50 m2 woonkamer voor.

En dan niet te spreken over de defrost bij de 3.5

Acties:
  • 0 Henk 'm!

  • MiBe
  • Registratie: Juli 2007
  • Laatst online: 10:59
Stoffa schreef op woensdag 23 november 2022 @ 22:56:
@BvdM91 Dus jouw metingen stellen dat twee binnenunits tegelijk laten draaien minder stroom kost dan 1 binnenunit? Dat is wel echt vrij bizar toch?

Als dat waar is dan ga ik maar eens wat meer opengooien hier iig.
Volgens mij gaat dit over Daikin en daar heb ik zelf geen ervaring mee, maar bij MHI is dit zeker zo. Met 4 units draaiend moduleert mijn 8kW buitenunit terug tot ~280W, met slechts 1 unit aan zie ik hem niet lager gaan dan 340W.

PV: 20x 370Wp DMEGC DM375M6-60HBB panelen (12x Oost / 8x West) = 7400 Wp op een SAJ R5-6K-T2 (6kW) 3-fase string-omvormer
AC: Mitsubishi Heavy Industries SCM80ZS-W (8kW) multi-spit met 1x SRK50ZS-W (5kW) / 1x SRK35ZS-W (3.5kW) / 2x SRK25ZS-W (2.5kW)


Acties:
  • 0 Henk 'm!

  • Stoffa
  • Registratie: Februari 2005
  • Laatst online: 14:56
MiBe schreef op woensdag 23 november 2022 @ 23:24:
[...]


Volgens mij gaat dit over Daikin en daar heb ik zelf geen ervaring mee, maar bij MHI is dit zeker zo. Met 4 units draaiend moduleert mijn 8kW buitenunit terug tot ~280W, met slechts 1 unit aan zie ik hem niet lager gaan dan 340W.
Zit daar een bepaalde logica achter die ik nu even niet zie?

Acties:
  • +1 Henk 'm!

  • MiBe
  • Registratie: Juli 2007
  • Laatst online: 10:59
Stoffa schreef op woensdag 23 november 2022 @ 23:34:
[...]


Zit daar een bepaalde logica achter die ik nu even niet zie?
Geen idee, de logica erachter ontgaat mij vooralsnog ook. Maar dat is wel wat mijn metingen met een SCM80ZS-W (en die van @Sjamo met een SCM60ZS-W) laten zien.

PV: 20x 370Wp DMEGC DM375M6-60HBB panelen (12x Oost / 8x West) = 7400 Wp op een SAJ R5-6K-T2 (6kW) 3-fase string-omvormer
AC: Mitsubishi Heavy Industries SCM80ZS-W (8kW) multi-spit met 1x SRK50ZS-W (5kW) / 1x SRK35ZS-W (3.5kW) / 2x SRK25ZS-W (2.5kW)


Acties:
  • 0 Henk 'm!

  • Martin7182
  • Registratie: Juni 2020
  • Laatst online: 15:23
arie-verdetti schreef op woensdag 23 november 2022 @ 21:55:
[...]


wat een kletspraat dat je het met 3,5 kw haalt. zoveel mensen hier met een ondermeten apparaat. dat als het dadelijk vriest de unit enorm hard moet blazen. en het allemaal niet meer red.
Een grote unit blaast net zo hard, althans de binnenunits want die zijn doorgaans identiek. In buitenunits zit hardwarematig maar weinig verschil; een 'grote' unit draait volgens mij voornamelijk harder. Je zou eigenlijk willen dat b.v. een 5 kW fysiek twee keer zo groot is als een 2.5 kW. Maar het verschil is minimaal.

Acties:
  • +1 Henk 'm!

  • Sjamo
  • Registratie: Oktober 2021
  • Laatst online: 14:16
MiBe schreef op woensdag 23 november 2022 @ 23:39:
[...]


Geen idee, de logica erachter ontgaat mij vooralsnog ook. Maar dat is wel wat mijn metingen met een SCM80ZS-W (en die van @Sjamo met een SCM60ZS-W) laten zien.
Beslist. Je kan het ook zien in de combinatie-tabel voor onze buitenunits. Ik dacht alleen toen wij de installatie uitzochten dat dat waarschijnlijk zou gelden voor hoeveel units je had aangesloten, maar het blijkt te gaan om de units die aanstaan.

Nu verwarmen wij eigenlijk nooit boven, hooguit wanneer we tegen de vorstgrens aan zitten. Dat maakte het vorig jaar ongelukkig om boven de units op verwarmen te zetten, want het enorme verschil in setpoint en actuele binnentemperatuur was dan zo groot dat de benodigde hoeveelheid stroom zo groot was dat het voordeel van meer units wegviel.

Maar met deze nieuwe optie, alleen verwarmen beneden en de units boven op fanstand, waarbij de warmte die er evengoed al is nu verspreid wordt de ruimte in, kunnen wij optimaal gebruik maken van dit gegeven. Ik denk dat dit een bijzonder sterk punt is van de mhi scm multisplit-installatie.

Het leuke is dat je ziet dat de restwarmte voldoende is om de temperatuur boven daadwerkelijk rond de 2 graden omhoog te krijgen wanneer de unit wat langer, zeker een aantal uren, aan staat. En dat ondanks opgewekte kou door onze warmtepompboiler op zolder.

Afgelopen week bij een buitentemperatuur van 8 graden en een setpoint van 18 (geeft in de woonkamer ongeveer 19 graden) liep onze installatie heel rustig en stabiel op rond de 245W graden. Toen de buitentemperatuur een graad daalde liep het verbruik op naar rond de 260 a 265W zeg ik uit mijn hoofd. Wij zijn blij met die getallen. Bij 1 unit verwarmen kan ik me niet herinneren nu dat ik hem lager heb gezien (stabiel) dan rond de 320W.

Wij hebben een kleine tussenwoning uit '57 met ongeveer gemiddelde (voor deze tijd) isolatie.

[ Voor 3% gewijzigd door Sjamo op 24-11-2022 02:23 ]


Acties:
  • +2 Henk 'm!

  • lexi
  • Registratie: Oktober 2001
  • Laatst online: 20-10 11:17
Goedemorgen, nou ja laat dat goede maar weg. Ik heb gisteren in een vlaag van idioterie mijn airco gesloopt. Ik had koude handen en besloot die voor de uitstroom van de airco te houden. Ik merkte op dat dat niet echt warm was, dan maar een stukje dichterbij en vervolgens: goh hoe zou het tussen de lamellen zijn en dan: binnenin?

Ik steek dus mij vingers te ver in het draaiende apparaat, een MHI SRK35ZS-w, en raak de draaiende fan aan. Er breken direct lamellen af. De fan is nu uit balans waardoor de airco gaat rammelen. Ik hem hem dus uitgezet en ben sindsdien op zoek naar een oplossing.

Ik kan echter niet goed een losse fan vinden. Ik zie ook verschillende termen zoals impeller en fan drum. Hoe heet nu zo'n onderdeel en waar krijg ik dat of vind ik iemand die dat kan komen vervangen.

Als iemand hier ideeën heeft dan hoor ik het graag.

  • elektriekert
  • Registratie: Augustus 2020
  • Laatst online: 12:21
arie-verdetti schreef op woensdag 23 november 2022 @ 21:55:
[...]


wat een kletspraat dat je het met 3,5 kw haalt. zoveel mensen hier met een ondermeten apparaat. dat als het dadelijk vriest de unit enorm hard moet blazen. en het allemaal niet meer red.
Ik zou zeggen dat je een airco installateur bent :+

Gewoon een warmteverlies berekening maken,

Anyway, wat ik in onze huidige situatie merk is dat er koudeval ontstaat vanaf de Serre naar de keuken (woonkeuken) toe. (Serre is nu onverwarmd en er zit enkel glas tussen)

Aan de andere kant van de ruimte zit een kruipruimte, deze is ook nog ongeisoleerd en ik merk dat de koude lucht vanaf de vloer verplaatst wordt door de airco.

  • GermanPivo
  • Registratie: September 2010
  • Laatst online: 08:25
lexi schreef op donderdag 24 november 2022 @ 07:36:
Goedemorgen, nou ja laat dat goede maar weg. Ik heb gisteren in een vlaag van idioterie mijn airco gesloopt. Ik had koude handen en besloot die voor de uitstroom van de airco te houden. Ik merkte op dat dat niet echt warm was, dan maar een stukje dichterbij en vervolgens: goh hoe zou het tussen de lamellen zijn en dan: binnenin?

Ik steek dus mij vingers te ver in het draaiende apparaat, een MHI SRK35ZS-w, en raak de draaiende fan aan. Er breken direct lamellen af. De fan is nu uit balans waardoor de airco gaat rammelen. Ik hem hem dus uitgezet en ben sindsdien op zoek naar een oplossing.

Ik kan echter niet goed een losse fan vinden. Ik zie ook verschillende termen zoals impeller en fan drum. Hoe heet nu zo'n onderdeel en waar krijg ik dat of vind ik iemand die dat kan komen vervangen.

Als iemand hier ideeën heeft dan hoor ik het graag.
Vraag het hier even na.
Voor alle a-merken kunnen wij de verschillende onderdelen leveren. Als het juiste onderdeel niet op deze pagina staat kunt u een aanvraag doen via het formulier prijsaanvraag onderdelen.

9040 Wp | Zendure 15,4 kWh | MHI SCM60/SCM40/SRC25


  • lexi
  • Registratie: Oktober 2001
  • Laatst online: 20-10 11:17
Dank je! Dat formulier eens ingevuld.

Acties:
  • +3 Henk 'm!

  • Frag1le
  • Registratie: Juni 2001
  • Laatst online: 13-10 16:52
lexi schreef op donderdag 24 november 2022 @ 07:36:
Goedemorgen, nou ja laat dat goede maar weg. Ik heb gisteren in een vlaag van idioterie mijn airco gesloopt. Ik had koude handen en besloot die voor de uitstroom van de airco te houden. Ik merkte op dat dat niet echt warm was, dan maar een stukje dichterbij en vervolgens: goh hoe zou het tussen de lamellen zijn en dan: binnenin?

Ik steek dus mij vingers te ver in het draaiende apparaat, een MHI SRK35ZS-w, en raak de draaiende fan aan. Er breken direct lamellen af. De fan is nu uit balans waardoor de airco gaat rammelen. Ik hem hem dus uitgezet en ben sindsdien op zoek naar een oplossing.

Ik kan echter niet goed een losse fan vinden. Ik zie ook verschillende termen zoals impeller en fan drum. Hoe heet nu zo'n onderdeel en waar krijg ik dat of vind ik iemand die dat kan komen vervangen.

Als iemand hier ideeën heeft dan hoor ik het graag.
En hoe is het met de vingers?

Acties:
  • +1 Henk 'm!

  • Leanderr
  • Registratie: November 2022
  • Laatst online: 15:27
Capt Waffles schreef op woensdag 23 november 2022 @ 20:01:
[...]


Ik heb net vandaag de HomeWizard Wifi 1 fase kWh meter geinstalleerd in de groepenkast, en ik had er ook gelijk 3 energy sockets bij besteld. Mooie dingen. In principe kan je met de energy sockets meer, die kan je namelijk ook aan/uit schakelen via de app of op de socket zelf, de 1 fase kWh meter rapporteert enkel. Als je al wifi op je warmtepomp hebt voegt dat weinig toe want die kan je dan vast via z'n eigen app al bedienen, maar als je dat niet hebt dan is dat een voordeel met de energy socket. En de energy sockets kan je ook makkelijk verplaatsen om andere apparaten te meten als je daar inzicht in wilt krijgen.

Persoonlijk vind ik de kWh meter netter voor een vaste installatie zoals een warmtepomp. Mij lijkt de kWh meter ook wat robuuster voor een permanente installatie (kan bijv. 100A hebben), hoewel dat in de praktijk misschien niet veel uitmaakt. Ik baseer mij eigenlijk ook op geen harde feiten, het ziet er gewoon permanenter/robuuster uit :).
Dan ga ik denk ik toch voor de stekkers, zeker nu deze in de aanbieding zijn. Een stekker + stopcontact er tussen zetten is ook zo gedaan. Het is inderdaad mooier wanneer je de meter in kan bouwen in de meterkast, maar helaas is er geen plek meer. Het is een oud huis (1934) waarbij wij net aan een nieuwe meterkast konden plaatsten.

Edit: Zojuist twee extra stopcontacten, stekkers en 3 sockets besteld.

Mini Cooper SE 2022 - Voldt grannycharger - 19 zonnepanelen - 2x HW PIB - huis verwarmen met airco (Daikin/MHI)


  • Willempie27
  • Registratie: Augustus 2017
  • Laatst online: 15-10 09:25
Zijn er hier ook mensen die een monoblock variant in gebruik hebben en wat is je ervaring ermee.

Acties:
  • +2 Henk 'm!

  • Hansieo
  • Registratie: Augustus 2019
  • Laatst online: 14:36
arie-verdetti schreef op woensdag 23 november 2022 @ 23:12:
Over twee weken hoor je iedereen weer piepen al die mensen die op 50m2 een 3.5 hebben.

Ook een 5 kw kan heel prima terugmoduleren. Uiteraard in verhouding
Maargoed daar heb je ook een 50 m2 woonkamer voor.

En dan niet te spreken over de defrost bij de 3.5
MMmm..

even míjn ervaring met een MHI 3.5 ZS-X:

Omdat ik bezig ben met van het gas af in fases, was dit de éérste die hing (in de woonkamer) van ca 45m2.
Deze heeft een "doorloop" naar de eet-keuken van ca 30m2 (hier kwam later een 2.5 unit bij).

De woonkamer deur lieten we open om de warme lucht via hal, vide naar de bovenkamers te krijgen (kamers totaal ca 100m2).
Het huis heeft een centraal circulatie /verversings systeem, dus de warme lucht uit de woonkamer gaat óók (zei het weinig) door het hele huis.

ná de installatie van deze éne 3.5 zijn we gaan testen /afwachten:
Woonkamer 20.5°C
eetkeuken 19.5°C (OOK tijdens de vorst dagen! al moest de 3.5 harder werken en 2x DEFROST gezien).

gang/hal/vide ca 18°C
en bovenverdieping kamers ca 16.5°C (dus puur op de circulatie lucht!)

Géén idee hoe dit wonderstukje dit doet bij óók nog eens een mild verbruik
(iets van 14kWh gezien op een VORST dag 24/7 setting!

Moet eerlijk toegeven dat de woning GOED geisoleerd is... maar toch... zóveel m3? uit een 3.5? unit?

De 2.5 in de keuken draait nu óók mee, en beide nu nauwelijks hoorbaar (niet eerlijk, stuk warmer buiten nu)

Van het voorjaar ruk ik de CV-vloerverwarming er uit die nu staat te niksen, en dan moet ik op een-of-andere manier een "kanaalunit" 3,5?? op mijn ventilatie /circulatie systeem zien te freubelen....
Heb er ALLE vertrouwen in, gezien de resultaten van de 3.5.

en natuurlijk niet vergeten...

HARTELIJK DANK!! aan de Tweakers die hun input gaven op mijn vragen _/-\o_ _/-\o_ _/-\o_
en hún ervaringen deelde waardoor ik met gerust hart deze setup durfde te gaan gebruiken. d:)b d:)b

10kWp + EV + 3x L/L Wtp en betwijfel of ik na 2027 wel een batt. neem (TvT moet prima zijn, anders neem ik geen risico met deze overheid)


Acties:
  • +1 Henk 'm!

  • henidde
  • Registratie: April 2010
  • Laatst online: 14:02
lexi schreef op donderdag 24 november 2022 @ 07:36:
Goedemorgen, nou ja laat dat goede maar weg. Ik heb gisteren in een vlaag van idioterie mijn airco gesloopt. Ik had koude handen en besloot die voor de uitstroom van de airco te houden. Ik merkte op dat dat niet echt warm was, dan maar een stukje dichterbij en vervolgens: goh hoe zou het tussen de lamellen zijn en dan: binnenin?

Ik steek dus mij vingers te ver in het draaiende apparaat, een MHI SRK35ZS-w, en raak de draaiende fan aan. Er breken direct lamellen af. De fan is nu uit balans waardoor de airco gaat rammelen. Ik hem hem dus uitgezet en ben sindsdien op zoek naar een oplossing.

Ik kan echter niet goed een losse fan vinden. Ik zie ook verschillende termen zoals impeller en fan drum. Hoe heet nu zo'n onderdeel en waar krijg ik dat of vind ik iemand die dat kan komen vervangen.

Als iemand hier ideeën heeft dan hoor ik het graag.
Haha. Hier kan ik wel om lachen. Je ziet allerlei soorten reacties op dit forum voorbij komen. :9

Zou mij overigens ook kunnen gebeuren..

Succes! Hopelijk is het gemakkelijk te repareren.

.


Acties:
  • +2 Henk 'm!

  • arie-verdetti
  • Registratie: Mei 2022
  • Laatst online: 17-04-2024
Martin7182 schreef op woensdag 23 november 2022 @ 23:41:
[...]

Een grote unit blaast net zo hard, althans de binnenunits want die zijn doorgaans identiek. In buitenunits zit hardwarematig maar weinig verschil; een 'grote' unit draait volgens mij voornamelijk harder. Je zou eigenlijk willen dat b.v. een 5 kW fysiek twee keer zo groot is als een 2.5 kW. Maar het verschil is minimaal.
ook dit klopt niet helemaal wat je zegt. als je kijkt naar de mhi airco. dan blaast een 5 kw in stand 1 harder dan een 3.5 kw in stand 2. Afbeeldingslocatie: https://tweakers.net/i/5bvXkZ7XPfGT8bd-9_nH7RESjy0=/800x/filters:strip_icc():strip_exif()/f/image/Je7hs6salx6WGOgV90gje54L.jpg?f=fotoalbum_largeAfbeeldingslocatie: https://tweakers.net/i/b5sY2JoypDuLoK4sxxa_0TXmnMk=/800x/filters:strip_icc():strip_exif()/f/image/1fzSroRrB3qOXtEFnVHk07Cp.jpg?f=fotoalbum_large

  • ThaBEN
  • Registratie: Augustus 2013
  • Laatst online: 19-10 17:17
Weerman2 schreef op woensdag 23 november 2022 @ 22:20:
De fan snelheid afgelopen nacht op 3 gehad en overdag op automatisch komende nacht laat ik hem op automatisch gezien hij dan gemiddeld nog minder stroom gebruikt, bij pieken rond 15:00 uur was er veel lucht verplaatsing in de kamer stofzuigen deur open enz.

Edit; Bij kamer temperatuur van 20 graden continu.

[Afbeelding]
Netjes! Dat is een heel strak lijntje!
Betekend dit ook dat je unit overdag (op de piek rond 15:00 na) geen enkele keer uit zichzelf is uitgeschakeld (lamellen automatisch gesloten) en continu op fan stand auto heeft lopen verwarmen?

Ik heb zelf helaas geen mogelijkheid om zulke mooie grafiekjes te tonen. Ik kan alleen het totaalverbruik van een verwarm sessie in de Smart M-air app uitlezen, mits ik van tevoren de beginstand van de app noteer want de app telt alles bij elkaar op. Maar als ik dit zo zie zit ik er toch wel aan te denken om eens te experimenteren met 24 uur laten draaien.

Ik heb 3x een MHI SRK35ZS-W in huis. (Zie DEZE post voor meer info)
Momenteel staan ze enkel overdag aan en gaan ze in de avond (rond 22:00) weer uit.

Ter referentie, ik heb de airco's op circa 19 - 21 graden staan. Afgelopen nacht was het 8 graden in mijn dorp. Toen ik vanochtend om 06:30 opstond was het 17,5 graden in mijn woning.

Wat dat betreft lijkt mijn oude woning uit 1965 de warmte beter vast te houden dan dat ik vooraf had verwacht. Al heb ik wel de afgelopen jaren de spouwmuren en het puntdak op zolder laten isoleren. Volgende week nog een nieuwe voordeur ter vervanging van de houten tochtende (inmiddels krom getrokken) originele deur uit 1965 en dan zal de hal ook weer makkelijker op temperatuur blijven :)

PSVR Owner | PSN ID: ThaBEN_NL


Verwijderd

Verwijderd

[ Voor 98% gewijzigd door Verwijderd op 30-12-2022 18:58 ]


Verwijderd

Verwijderd

[ Voor 128% gewijzigd door Verwijderd op 30-12-2022 18:58 ]


  • Scrtz
  • Registratie: Februari 2008
  • Laatst online: 13:16
Willempie27 schreef op donderdag 24 november 2022 @ 08:27:
Zijn er hier ook mensen die een monoblock variant in gebruik hebben en wat is je ervaring ermee.
Is dat niet een beetje vergelijkbaar aan een mobiele unit? Volgens mij werkt dat niet heel fantastisch..

Acties:
  • +1 Henk 'm!

  • Weerman2
  • Registratie: December 2020
  • Laatst online: 17-10 15:46
ThaBEN schreef op donderdag 24 november 2022 @ 09:11:
[...]


Netjes! Dat is een heel strak lijntje!
Betekend dit ook dat je unit overdag (op de piek rond 15:00 na) geen enkele keer uit zichzelf is uitgeschakeld (lamellen automatisch gesloten) en continu op fan stand auto heeft lopen verwarmen?

Ik heb zelf helaas geen mogelijkheid om zulke mooie grafiekjes te tonen. Ik kan alleen het totaalverbruik van een verwarm sessie in de Smart M-air app uitlezen, mits ik van tevoren de beginstand van de app noteer want de app telt alles bij elkaar op. Maar als ik dit zo zie zit ik er toch wel aan te denken om eens te experimenteren met 24 uur laten draaien.

Ik heb 3x een MHI SRK35ZS-W in huis. (Zie DEZE post voor meer info)
Momenteel staan ze enkel overdag aan en gaan ze in de avond (rond 22:00) weer uit.

Ter referentie, ik heb de airco's op circa 19 - 21 graden staan. Afgelopen nacht was het 8 graden in mijn dorp. Toen ik vanochtend om 06:30 opstond was het 17,5 graden in mijn woning.

Wat dat betreft lijkt mijn oude woning uit 1965 de warmte beter vast te houden dan dat ik vooraf had verwacht. Al heb ik wel de afgelopen jaren de spouwmuren en het puntdak op zolder laten isoleren. Volgende week nog een nieuwe voordeur ter vervanging van de houten tochtende (inmiddels krom getrokken) originele deur uit 1965 en dan zal de hal ook weer makkelijker op temperatuur blijven :)
De binnenunit heeft inderdaad constant gedraaid (en nog) met lamelle open ik heb de afstandsbediening na fan op automatisch te hebben gezet nog niet weer in handen gehad, ben erg blij hoe hij draait hierdoor wordt alles om je heen 20 graden zo ook het plafond waardoor vloerverwarming op de bovenverdieping ontstaat van 18,2 graden.
Wat een spelbreker zou gaan worden is buitentemperatuur als die boven 11 graden komt gezien hij dan gaat pendelen iets wat in deze junit in zit gebakken helaas.

Grafiek tot nu toe van vandaag.
Afbeeldingslocatie: https://tweakers.net/i/ZWOdS-Lm0WbXS8XGGFCwMFTi20s=/800x/filters:strip_icc():strip_exif()/f/image/kXdqyD817VdRIITVZvwbUsh7.jpg?f=fotoalbum_large

Instellingen afstandsbediening.
Afbeeldingslocatie: https://tweakers.net/i/eep6g9mEu0bE9UfVPucZWqtzlMA=/x800/filters:strip_icc():strip_exif()/f/image/DYJV7QsKiGpjasNJ7BvOXQO1.jpg?f=fotoalbum_large

Toegevoegd kamer temperatuur.
Afbeeldingslocatie: https://tweakers.net/i/_IPw40iNQRzIZY8bUwhkM12X4qs=/800x/filters:strip_icc():strip_exif()/f/image/nv2DyLZXGGivWBC7iYLXarQp.jpg?f=fotoalbum_large

[ Voor 6% gewijzigd door Weerman2 op 24-11-2022 10:13 ]


  • Waah
  • Registratie: Maart 2009
  • Laatst online: 14:33
Verwijderd schreef op donderdag 24 november 2022 @ 09:34:
@Scooper Oeps, net de airco aangezet en eerst het verzenden van de troom correctie uitgezet. Ik zag dat de airco de juiste temperatuur van 13 graden teruggaf. Nu startte ik hem en hij ging meteen naar maximaal en ik denk, omdat hij de 18 graden te halen wat zijn 'minimum' waarde is.

Dus ik moet de airco, echt laten denken dat het boven de 18 graden is om die een slow trotthle up (zachtjes aan start) te kunnen laten doen.

Gisteravond nog een test gedaan als de compressor al boven de 20 zit dan kan veel sterker bijsturen en zelf lager dan de huidige temperatuur.

Ik ga hem stabiliseren en dan later nog eens kijken.
Voor het tussenseizoen lijkt me dat nog een best handige optie. Als het echt bespaard.

Momenteel verwarm ik 24/7. Niet eens nachtverlaging.
Afbeeldingslocatie: https://tweakers.net/i/vjtw6M5wqr9evwcOkkpFGu74KPY=/800x/filters:strip_exif()/f/image/w2GySH3N5BAC5sUazp4Vmlso.png?f=fotoalbum_large

Overdag neemt die 180w, snachts 750w.
Waarom s'nachts meer terwijl de buitentemperatuur praktisch gelijk is? Omdat ik s'nachts de deur naar de hal en dus slaapkamers open zet. We hebben namelijk maar 1 unit in de woonkamer (3.5kWh MHI ZS-X voor 40m²/106m³). Houd de slaapkamers op 16 graden op die manier. Tot nu toe niet ontevreden, want 10kWh verbruik , met rond de 0 graden was dat 12-14kWh en met de vorst (-4 snachts, +1 overdag) was dat 18kWh.

  • Scrtz
  • Registratie: Februari 2008
  • Laatst online: 13:16
Waah schreef op donderdag 24 november 2022 @ 10:15:
[...]

Voor het tussenseizoen lijkt me dat nog een best handige optie. Als het echt bespaard.

Momenteel verwarm ik 24/7. Niet eens nachtverlaging.
[Afbeelding]

Overdag neemt die 180w, snachts 750w.
Waarom s'nachts meer terwijl de buitentemperatuur praktisch gelijk is? Omdat ik s'nachts de deur naar de hal en dus slaapkamers open zet. We hebben namelijk maar 1 unit in de woonkamer (3.5kWh MHI ZS-X voor 40m²/106m³). Houd de slaapkamers op 16 graden op die manier. Tot nu toe niet ontevreden, want 10kWh verbruik , met rond de 0 graden was dat 12-14kWh en met de vorst (-4 snachts, +1 overdag) was dat 18kWh.
Is het niet een stuk efficienter om dan juist een kleine unit te plaatsen op de 1e verdieping?

  • Martin7182
  • Registratie: Juni 2020
  • Laatst online: 15:23
arie-verdetti schreef op donderdag 24 november 2022 @ 08:50:
[...]


ook dit klopt niet helemaal wat je zegt. als je kijkt naar de mhi airco. dan blaast een 5 kw in stand 1 harder dan een 3.5 kw in stand 2. [Afbeelding][Afbeelding]
Het is dus nog erger dan wat ik zei :) De stelling was dat een onderbemeten unit "enorm hard moet blazen". Nou ja, eigenlijk klopt dat nog steeds, maar een grote unit blaast dus nog ietsje meer dan "enorm hard" ;)

Acties:
  • +1 Henk 'm!

  • Waah
  • Registratie: Maart 2009
  • Laatst online: 14:33
Scrtz schreef op donderdag 24 november 2022 @ 10:23:
[...]

Is het niet een stuk efficienter om dan juist een kleine unit te plaatsen op de 1e verdieping?
Geen idee :+ Dat gaan we deze winter testen. maar er is weinig ruimte op de 1e verdieping in de hal. En met de aanschaf/installatiekosten zou de terugverdientijd wel eens erg hoog kunnen liggen.

Maar daarom eerst dit jaar een "test" of het bevalt (tot nu toe wel). en dan maar bepalen of er boven ook unit(s) moeten komen O-)

  • Martin7182
  • Registratie: Juni 2020
  • Laatst online: 15:23
lexi schreef op donderdag 24 november 2022 @ 07:36:
Goedemorgen, nou ja laat dat goede maar weg. Ik heb gisteren in een vlaag van idioterie mijn airco gesloopt. Ik had koude handen en besloot die voor de uitstroom van de airco te houden. Ik merkte op dat dat niet echt warm was, dan maar een stukje dichterbij en vervolgens: goh hoe zou het tussen de lamellen zijn en dan: binnenin?

Ik steek dus mij vingers te ver in het draaiende apparaat, een MHI SRK35ZS-w, en raak de draaiende fan aan. Er breken direct lamellen af. De fan is nu uit balans waardoor de airco gaat rammelen. Ik hem hem dus uitgezet en ben sindsdien op zoek naar een oplossing.

Ik kan echter niet goed een losse fan vinden. Ik zie ook verschillende termen zoals impeller en fan drum. Hoe heet nu zo'n onderdeel en waar krijg ik dat of vind ik iemand die dat kan komen vervangen.

Als iemand hier ideeën heeft dan hoor ik het graag.
Exact hetzelfde is hier gebeurd met de centrale ventilatieunit. Ook enorme onbalans. Alle lamellen gelijmd met secondenlijm en doet het weer perfect.

Acties:
  • +2 Henk 'm!

  • arie-verdetti
  • Registratie: Mei 2022
  • Laatst online: 17-04-2024
Martin7182 schreef op donderdag 24 november 2022 @ 10:27:
[...]

Het is dus nog erger dan wat ik zei :) De stelling was dat een onderbemeten unit "enorm hard moet blazen". Nou ja, eigenlijk klopt dat nog steeds, maar een grote unit blaast dus nog ietsje meer dan "enorm hard" ;)
ben blij dat je aangeeft dat het niet klopt wat je zegt. zijn we het daar over eens.

en over het hard blazen ja dat kan een 5 kw. Maar als je goed leest in de specs is een 5 kilowat stiller in stand 1 dan een 3.5 kilowatt in stand 2. En daarbij heeft de 5 ook nog meer luchtverplaatsing in stand 1.

En iedereen die zijn airco al wat langer heeft weet dat luchtverplaatsing bij een airco 1 van de belangrijkste dingen is om egaal een huis te verwarmen.
Pagina: 1 ... 258 ... 319 Laatste

Dit topic is gesloten.

Let op:
Een vraag over een offerte, plaatsing of uitzoeken van een L/L WP bij jou thuis hoort in een nieuw, eigen topic.
We respecteren elkaars keuzes over energiegebruik en verschillen in comfort.
Laat bij een 'snelle vraag' wel even weten wat je al gevonden hebt, dat voorkomt herhaling van zetten.
Veel relevante informatie en principes zijn ook te vinden in het Het ik-wil-een-warmtepomp FAQ topic , waar je ook een template kan vinden voor een nieuw adviestopic.
Voor MHI vind je veel tips en tweaks in MHI instellingen topic