WP: ME PUHZ-SW75YAA + ERSD-VM2D + EV-WP-TWS-1W 300; AC: ME MXZ-2F42VF + 2x MSZ-LN25VGV; PV: 14.08 kWp O/W + SMA STP 8.0; Vent: Zehnder Q600 ERV + Ubbink AirExcellent.
Zoals ik het lees, is dezelfde klep met twee typen actuator te leverenformat5 schreef op zondag 13 juni 2021 @ 15:00:
[...]
Hij zei eerder een VC6012 klep te hebben.
Deze is volgens de handleiding op 2 manieren aan te sluiten.
Maar met een relais is eea weer correct te maken.
Het ik-wil-een-warmtepomp FAQ topic- '23 MG5, douchen met wtw en Auer Edel Eau, verwarming met Vaillant Arotherm Plus.
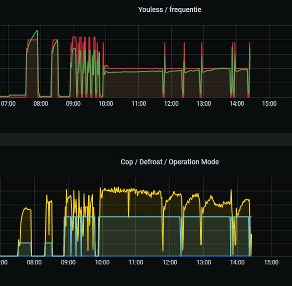
Leuk zo'n grafiekje van je zonnepanelen, maar waarom in dit topic en zonder toelichting?
WP: ME PUHZ-SW75YAA + ERSD-VM2D + EV-WP-TWS-1W 300; AC: ME MXZ-2F42VF + 2x MSZ-LN25VGV; PV: 14.08 kWp O/W + SMA STP 8.0; Vent: Zehnder Q600 ERV + Ubbink AirExcellent.
Niet zoveel meer dan cop1 zei ik toch. 😜Andrehj schreef op zondag 13 juni 2021 @ 16:25:
[...]
Ik weet niet hoe je bij die COP 1 komt, maar zelfs de slechtst presterende warmtepomp van dit forum (een LG) haalde in januari nog een COP van 2.74 en in februari een COP van 2.65.
Gemiddeld van januari was 3.82 en februari 3.57.
Alles uit de zeer gewaardeerde statistieken van @Tomexergie
Volgende keer even in de werkelijke cijfers verdiepen voordat je post?
Het is mooi weer. Laat het gaan
Verrek, je hebt helemaal gelijk.Proton_ schreef op zondag 13 juni 2021 @ 16:29:
[...]
Zoals ik het lees, is dezelfde klep met twee typen actuator te leveren
Maar met een relais is eea weer correct te maken.
3 keer daar overheen gelezen blijkbaar

Dan is dus de vraag welke uitvoering @Bo0bz heeft.
Afhankelijk van de uitvoering is er wel of geen relais nodig om het wel of niet recht te trekken
30x SF175 NW - STP6000 Live PVoutput Nibe F2120-16 warmtepomp
Je bedoelt ruimtetemperatuur toch? ik neem aan dat je koelt met vloerverwarming? Je kunt met een L/W warmtepomp (of eigenlijk vooral met vloerkoeling of gewone radiatoren) niet echt tot een lage temperatuur koelen. Meestal wil je bijv. voorkomen dat er condens ontstaat (op je leidingen of op je vloer) en zit je daardoor vast aan een max. aanvoertemp van 16-20C (afhankelijk van de omstandigheden op het moment).Tjebakka schreef op zondag 13 juni 2021 @ 08:13:
Wij hebben in/op onze woning een Vaillant Arotherm Split VWL 55/5 en een Vaillant MultiMatic 700 thermostaat. Nu heb ik twee weken geleden zelf de koelfunctie moeten activeren in de thermostaat. Vreemd genoeg stond die uit. Met manueel koelen kan ik een gewenste temperatuur instellen, maar dit wordt nooit gehaald. Hij blijft er altijd boven. Bij een gewenste temperatuur van 20 graden is 's ochtends een temperatuur van 21,5 graden het 'hoogst' haalbare. Dit is nadat ik de koelfunctie al 7 dagen aan heb laten staan, dag en nacht.
Is dit ook jullie ervaring? En moet je hem juist nog wat lager instellen?
Stel dat je 18C je vloer in stuurt voor koeling, dan wordt de temp. van de vloer zelf misschien 19 of 20C. Daarmee kun je de ruimte wel iets koelen, maar in elk geval nooit lager dan 20C. Waar het op neerkomt is dit:
je kunt met de afgifte-systemen die meestal bij L/W WPs horen alleen wat comfortkoeling/topkoeling krijgen. Dit haalt het scherpe randje een beetje af van de hitte, maar je kunt het in hartje zomer niet 18C maken in je huis terwijl de mussen van het dak vallen.
format5 schreef op zondag 13 juni 2021 @ 16:35:
[...]
Verrek, je hebt helemaal gelijk.
3 keer daar overheen gelezen blijkbaar![]()
Dan is dus de vraag welke uitvoering @Bo0bz heeft.
Afhankelijk van de uitvoering is er wel of geen relais nodig om het wel of niet recht te trekken
:strip_exif()/f/image/5Lx2HvHNtuT6lGxF5ozfnpUQ.jpg?f=fotoalbum_large)
Deze klep heb ik. Zal dus even moeten duiken in de verschillen. Thanks!
7360wp | 17*320 OZO | 6* 320 WNW | PVoutput | Loria 6008 | Fujitsu AGYG09LV | Gasloos sinds 10-07-2020
https://www.ebay.de/itm/193208480126
Op zich de gok waard om te proberen t.o.v. de originele/dure van Mitsu. Iemand ervaringen mee?
Zal m wel even een “vuurdoop” geven door te testen/vergelijken met een een geijkte tempsensor.
Achterhoek | Loxone | PUHZ-SW75YAA + ERSD-VM2D | 12.200wp PV | Zehnder Q600
Dat is een standaard 'techniek Nederland' lid klep, m.i niet zo goed voor je warmtepomp, ik bedoel zelf zou ik deze niet kiezen.Bo0bz schreef op zondag 13 juni 2021 @ 16:43:
[...]
[Afbeelding]
Deze klep heb ik. Zal dus even moeten duiken in de verschillen. Thanks!
13,1 kWp, Ecodan R32 7,5 , WTW ventilatie, Daikin FTXM35M(R) (5x), Doorstroomverwarmer, Douche WTW, Emco Novette Twin met LFP accu 51.2V 40Ah, Opel Vivaro DC L3H1 75kW (12-2022).
Nu laat je me natuurlijk achter met een vragenkoevlaas2 schreef op zondag 13 juni 2021 @ 20:48:
[...]
Dat is een standaard 'techniek Nederland' lid klep, m.i niet zo goed voor je warmtepomp, ik bedoel zelf zou ik deze niet kiezen.
7360wp | 17*320 OZO | 6* 320 WNW | PVoutput | Loria 6008 | Fujitsu AGYG09LV | Gasloos sinds 10-07-2020
Het ik-wil-een-warmtepomp FAQ topic- '23 MG5, douchen met wtw en Auer Edel Eau, verwarming met Vaillant Arotherm Plus.
dat was me een tijdje geleden bijgebleven over een topic over die elga. Niet specifiek over dat merk maar meer over de hybride pompen in het algemeen en daar heb ik verder ook niet meer naar gekeken. Tja dan is het wel duidelijk waarom ik er niet echt verder mee kwam. Misschien komt het over alsof ik vanuit het niets allemaal n00b vragen kom dumpen maar ik heb me echt al tientallen uren ingelezen. Alleen is dit stukje blijkbaar een blinde vlek geweest.Andrehj schreef op zondag 13 juni 2021 @ 15:58:
[...]
Hoe bedoel je, bouwt Mitsubishi warmtepompen zonder watercirculatiepomp? Dat lijkt me sterk, maar ik ken deze kleintjes niet. Heb je een bron (schema?) waarin dat staat?
Bedankt
Voor dat geld kan je natuurlijk makkelijk de gok wagen; en zelfs het juiste stekketje zit er aan zo te zien.HammieDuDe schreef op zondag 13 juni 2021 @ 19:52:
Ik was nog op zoek naar een THW5 sensor voor mijn set-up, kwam deze tegen op Ebay.
https://www.ebay.de/itm/193208480126
Op zich de gok waard om te proberen t.o.v. de originele/dure van Mitsu. Iemand ervaringen mee?
Zal m wel even een “vuurdoop” geven door te testen/vergelijken met een een geijkte tempsensor.
Wel wat werk om die weerstands waarden te vergelijken met de beschikbare grafieken.
14kW ZubadanPUHZ-SHW140YHA+ERSC-VM2C, 200L boiler , 200L buffer, sinds 8/2018, gasloos
Let wel op dat dat het oude type is, met 2-polige stekker. Die past niet op de vm2d binnenunits...HammieDuDe schreef op zondag 13 juni 2021 @ 19:52:
Ik was nog op zoek naar een THW5 sensor voor mijn set-up, kwam deze tegen op Ebay.
https://www.ebay.de/itm/193208480126
Op zich de gok waard om te proberen t.o.v. de originele/dure van Mitsu. Iemand ervaringen mee?
Zal m wel even een “vuurdoop” geven door te testen/vergelijken met een een geijkte tempsensor.
WP: ME PUHZ-SW75YAA + ERSD-VM2D + EV-WP-TWS-1W 300; AC: ME MXZ-2F42VF + 2x MSZ-LN25VGV; PV: 14.08 kWp O/W + SMA STP 8.0; Vent: Zehnder Q600 ERV + Ubbink AirExcellent.
Hmmm ik zie het, nieuwe units hebben een 4-polig stekkertje als ik wat rondzoek, dan nog steeds wel maar 2-aderig aangesloten,..Andrehj schreef op zondag 13 juni 2021 @ 22:19:
[...]
Let wel op dat dat het oude type is, met 2-polige stekker. Die past niet op de vm2d binnenunits...
Verkoper heeft deze ook:
https://www.ebay.de/itm/M...id=p2349624.m46890.l49286
Die zou dan wel moeten passen neem ik aan..
Thanks!
[ Voor 24% gewijzigd door HammieDuDe op 13-06-2021 22:42 ]
Achterhoek | Loxone | PUHZ-SW75YAA + ERSD-VM2D | 12.200wp PV | Zehnder Q600
Dankje. Het gaat inderdaad om de ruimtetemperatuur. Ik heb gisterochtend de minimale aanvoertemperatuur naar van 20 naar 16 graden gezet en de gewenste ruimtetemperatuur naar 18. Het is nu 20,5 graad in de woonkamer wat op zich best lekker is. Het werd gister niet warmer dan 22,5 graad aan het einde van de middag. Nu was het buiten niet zo warm, maar de zon warmt het normaliter binnenshuis aardig op. Beneden hebben we op de westkant ook nog niets voor de ramen door problemen met de leverancier van onze jaloezieën, dus dat helpt ook niet.Fr33z schreef op zondag 13 juni 2021 @ 16:39:
[...]
Je bedoelt ruimtetemperatuur toch? ik neem aan dat je koelt met vloerverwarming? Je kunt met een L/W warmtepomp (of eigenlijk vooral met vloerkoeling of gewone radiatoren) niet echt tot een lage temperatuur koelen. Meestal wil je bijv. voorkomen dat er condens ontstaat (op je leidingen of op je vloer) en zit je daardoor vast aan een max. aanvoertemp van 16-20C (afhankelijk van de omstandigheden op het moment).
Stel dat je 18C je vloer in stuurt voor koeling, dan wordt de temp. van de vloer zelf misschien 19 of 20C. Daarmee kun je de ruimte wel iets koelen, maar in elk geval nooit lager dan 20C. Waar het op neerkomt is dit:
je kunt met de afgifte-systemen die meestal bij L/W WPs horen alleen wat comfortkoeling/topkoeling krijgen. Dit haalt het scherpe randje een beetje af van de hitte, maar je kunt het in hartje zomer niet 18C maken in je huis terwijl de mussen van het dak vallen.
Maar vooralsnog een stukje kouder dan voorheen
If it aint fixed, it's broken.
Ik heb die sensor vorig jaar gekocht en heb toen een negatieve beoordeling op Ebay moeten geven omdat (toen) helemaal niet duidelijk was dat de sensor niet origineel was. (Ik wist toen niet hoe de originele sensor er uit zag).HammieDuDe schreef op zondag 13 juni 2021 @ 22:35:
[...]
Hmmm ik zie het, nieuwe units hebben een 4-polig stekkertje als ik wat rondzoek, dan nog steeds wel maar 2-aderig aangesloten,..
Verkoper heeft deze ook:
https://www.ebay.de/itm/M...id=p2349624.m46890.l49286
Die zou dan wel moeten passen neem ik aan..
Thanks!
Tov van origineel is bij deze sensor de draad bijvoorbeeld wel erg dun.
En ik heb de sensor geijkt op 40°C mbv een koortsthermometer en een bakje warm water. Moest geloof ik een paar graden bijstellen (kan in de UI van de binnenunit).
Maar de sensor werkt verder wel.
Wel even opletten op goed thermisch contact met je voelerhuls, dus zorgen dat de sensor er vast in zit. Bij lag hij eerst los, en dit gaf een berg ellende. Nu zit de ruimte rondom de sensor opgevuld met een mengsel van aluminiumfolie en koelpasta, en werkt het prima.
WP: ME PUHZ-SW75YAA + ERSD-VM2D + EV-WP-TWS-1W 300; AC: ME MXZ-2F42VF + 2x MSZ-LN25VGV; PV: 14.08 kWp O/W + SMA STP 8.0; Vent: Zehnder Q600 ERV + Ubbink AirExcellent.
Hahah ik zat de recensies door te lezen en dan heb ik de negatieve van jou ook voorbij zien komen ;-) maar is aan de afbeelding ook wel te zien dat hij niet origineel is. We gaan het zien, heb hem besteldAndrehj schreef op maandag 14 juni 2021 @ 12:17:
[...]
Ik heb die sensor vorig jaar gekocht en heb toen een negatieve beoordeling op Ebay moeten geven omdat (toen) helemaal niet duidelijk was dat de sensor niet origineel was. (Ik wist toen niet hoe de originele sensor er uit zat).
Tov van origineel is bij deze sensor de draad bijvoorbeeld wel erg dun.
En ik heb de sensor geijkt op 40°C mbv een koortsthermometer en een bakje warm water. Moest geloof ik een paar graden bijstellen (kan in de UI van de binnenunit).
Maar de sensor werkt verder wel.
Wel even opletten op goed thermisch contact met je voelerhuls, dus zorgen dat de sensor er vast in zit. Bij lag hij eerst los, en dit gaf een berg ellende. Nu zit de ruimte rondom de sensor opgevuld met een mengsel van aluminiumfolie en koelpasta, en werkt het prima.
Achterhoek | Loxone | PUHZ-SW75YAA + ERSD-VM2D | 12.200wp PV | Zehnder Q600
Volgens mij heb je bij een warmtepomp van Nefit genoeg aan een 3x25A aansluiting. Mits dat Nefit/Bosch dit anders adviseert. En houd er rekening mee dat het verzwaren van je aansluiting je een beste prijs gaat betalen voor het vast recht!Kiwi70 schreef op maandag 14 juni 2021 @ 17:47:
Heeft iemand hier de Nefit Enviline IDU split 8-15 T warmtepomp? Mag ik vragen of de meterkast hiervoor is aangepast naar een 3x35A-aansluiting?
M.v.g. Nick
“Fear is the path to the dark side…fear leads to anger…anger leads to hate…hate leads to suffering.” Yoda
Als er groepen nu al telkens tegen het max A zitten dan zal het sowieso niet passen.
Panasonic 7kW J-Series Split + 190 liter SWW, 2750+2100Wp Oost-West
Installateurs adviseren het liefst een 3x80A aansluiting, scheelt een hoop problemenKiwi70 schreef op maandag 14 juni 2021 @ 17:47:
Heeft iemand hier de Nefit Enviline IDU split 8-15 T warmtepomp? Mag ik vragen of de meterkast hiervoor is aangepast naar een 3x35A-aansluiting?

Voor meer info even in dit topic zoeken op 3x25A, de discussie komt zo'n beetje elke week voorbij.
WP: ME PUHZ-SW75YAA + ERSD-VM2D + EV-WP-TWS-1W 300; AC: ME MXZ-2F42VF + 2x MSZ-LN25VGV; PV: 14.08 kWp O/W + SMA STP 8.0; Vent: Zehnder Q600 ERV + Ubbink AirExcellent.
Dat betekend dus ook diverse zaken aan zetten en kijken/meten wat dan de stroom per fase is.
Zoals al eerder gemeld gaat het bij bijna iedereen hier goed op de standaard 3x25
30x SF175 NW - STP6000 Live PVoutput Nibe F2120-16 warmtepomp
Het grote topic voor Elektra huisinstallaties - Deel 1
moet
En daar aangeven wat er allemaal aan electrische aparatuur is in de woning. En of dat 1fase of 3fase apparatuur is.
De hogere aansluitwaarde kan ik me alleen voorstellen bij laadpalen, maar daar zou je met loadbalancing moeten werken.
5670PV op OzOOO, 5640PV op WnWWW, 3150PV op muur op ZZZW, vloerisolatie, HR++,dakisolatie, PANA 9Jmonoblock WP, Ioniq EV 2017
[ Voor 13% gewijzigd door ArjoK op 14-06-2021 19:26 ]
Amsterdam | 4.06 kWp | 28 x 145Wp SF | ONNO (20°) | Enzavu (hotjet mini) Nav5Ai + Smart Hydromodule (gasloos)
“Fear is the path to the dark side…fear leads to anger…anger leads to hate…hate leads to suffering.” Yoda
3x25A =17.000 Watt continu, heb ik in de 4 jaar dat ik hier woon nog nooit voorbij zien komen, en ik log elke 10 seconden al 4 jaar lang
Is er iemand in de omgeving van Enschede met een vergelijkbare setup waar wij een keer langs mogen komen? Graag reageren via DM, ook als de situatie iets minder vergelijkbaar is.
Alvast bedankt!
[ Voor 8% gewijzigd door HaTe op 15-06-2021 06:49 ]
WP: ME PUHZ-SW75YAA + ERST30D-VM2ED | Solar: 17x TSM-340-DE06M.08 (5780Wp ~6200kWh), Azimuth 179°, Hellingshoek: 34° | PC specs
Proton_ schreef op zondag 13 juni 2021 @ 21:05:
@Bo0bz aan de zijkant zit volgens Marktplaats een grijze sticker met schakelschema, dat geeft misschien uitsluitsel hoe hij handiger aangesloten zou kunnen worden
[Afbeelding]
:strip_exif()/f/image/fqc5ogELK0zfYd6hFdUxIdap.jpg?f=fotoalbum_large)
Kun jij hier kaas van maken?
7360wp | 17*320 OZO | 6* 320 WNW | PVoutput | Loria 6008 | Fujitsu AGYG09LV | Gasloos sinds 10-07-2020
Deze kan je aansluiten met op 3 (normaal bruin) de constante voeding.
Als er dan signaal op 6 (normaal zwart) komt te staan schakelt deze om. Zodra 6 weg valt schakelt deze weer terug.
Hier voor is het wel belangrijk dat je leiding werk correct aan zit gesloten.
Als alternatief kan je ook de voeding wisselen tussen 3 en 6, maar als een van de 2 niet bekrachtigd is valt de actuator stil.
Je hebt dus zoals ik het zie 2 keuzes.
1 is de bruine op constante voeding en de zwarte op de uitgang voor SWW.
Of een relais tussen de WP en de klep zodat deze het omschakelen bepaald.
Maar nogmaals, je leidingen moeten hier wel correct voor aan zijn gesloten.
30x SF175 NW - STP6000 Live PVoutput Nibe F2120-16 warmtepomp
Daar zit juist het probleem. De WP gooit pas de voeding van bruin naar zwart (en andersom) als er vraag is. In de praktijk is er nu heb vraag naar warmte in het CV circuit dus blijft er continu voeding staan op de klep voor stand SWW. Dit lijkt me toch meer een wp firmware dingetje?format5 schreef op dinsdag 15 juni 2021 @ 08:05:
@Bo0bz Als ik je foto vergelijk met de handleiding is dit het model met Molex connector (dat witte ding waar de kabel aan zit).
Deze kan je aansluiten met op 3 (normaal bruin) de constante voeding.
Als er dan signaal op 6 (normaal zwart) komt te staan schakelt deze om. Zodra 6 weg valt schakelt deze weer terug.
Hier voor is het wel belangrijk dat je leiding werk correct aan zit gesloten.
Als alternatief kan je ook de voeding wisselen tussen 3 en 6, maar als een van de 2 niet bekrachtigd is valt de actuator stil.
Je hebt dus zoals ik het zie 2 keuzes.
1 is de bruine op constante voeding en de zwarte op de uitgang voor SWW.
Of een relais tussen de WP en de klep zodat deze het omschakelen bepaald.
Maar nogmaals, je leidingen moeten hier wel correct voor aan zijn gesloten.
7360wp | 17*320 OZO | 6* 320 WNW | PVoutput | Loria 6008 | Fujitsu AGYG09LV | Gasloos sinds 10-07-2020
Ik adviseer alleen verzwaring van je hoofdzekeringen (als je het nog zo mag noemenGrolsch schreef op maandag 14 juni 2021 @ 22:42:
3x25 ampère gaat hier al 4 jaar ruimschoots goed met een full Electric wp 11,2KW en geen gasaansluiting.
3x25A =17.000 Watt continu, heb ik in de 4 jaar dat ik hier woon nog nooit voorbij zien komen, en ik log elke 10 seconden al 4 jaar lang
“Fear is the path to the dark side…fear leads to anger…anger leads to hate…hate leads to suffering.” Yoda
Eenvoudig + Goedkoop Mitsubishi Warmtepomp uitlezen/besturen met een ESP32
Een fatsoenlijke autolader doet aan load balancing, dus wat mij betreft ook geen reden om voor een zwaardere (en maandelijks dus veel duurdere) aansluiting te gaan.AlwaysNick schreef op dinsdag 15 juni 2021 @ 08:16:
[...]
Ik adviseer alleen verzwaring van je hoofdzekeringen (als je het nog zo mag noemen) als je gaat snel laden van je auto. Een gewone warmtepomp pakt maximaal met een piekspanning 16,5A max. Dus zal je nooit die 25A aantikken.
Mijn WP is een 3-fasen WP, en doet maximaal 13A per fase, dus in totaal 9KW.
Ik heb ooit eens 8000Watt voorbij zien komen tijdens een SWW run, Ta 55 graden, Tbuiten -12. Dat is toch zo ongeveer wel het extreemste wat je kunt bedenken. Op die zeldzame momenten heb je dus nog 9000Watt "over" voor andere apparaten.
En je hoofdzekeringen springen ook nog niet direct bij overbelasting, volgens kun je ze 10-tallen minuten met 10-tallen procenten overbelasten.
Ik zou bij een full-electric woning wel altijd voor 3x25A gaan, en de grootverbruikers (WP, kookplaat, PV, laadpaal) ook op 3 fasen aansluiten, geeft een veel mooiere verdeling.
Moet wel kunnen natuurlijk, een WP van 5KW is wss niet als 3 fasen model verkrijgbaar.
[ Voor 6% gewijzigd door Grolsch op 15-06-2021 12:01 ]
Ik weet dat de Warmtepompen van EcoForest zowel 1 als 3 Fasen aangesloten kunnen worden. Maar natuurlijk bij hogere KW's moet je sowieso 3 Fasen hebben. En als je wilt snel laden van je auto dan zal ik eerder naar een pompstation gaan. Daar ben je voor een half uur á uur goedkoper uit dan een eigen snel laad punt.Grolsch schreef op dinsdag 15 juni 2021 @ 08:31:
[...]
Een fatsoenlijke autolader doet aan load balancing, dus wat mij betreft ook geen reden om voor een zwaardere (en maandelijks dus veel duurdere) aansluiting te gaan.
Mijn WP is een 3-fasen WP, en doet maximaal 13A per fase, dus in totaal 9KW.
Ik heb ooit eens 8000Watt voorbij zien komen tijdens een SWW run, Ta 55 graden, Tbuiten -12. Dat is toch zo ongeveer wel het extreemste wat je kunt bedenken. Op die zeldzame momenten heb je dus nog 8000Watt "over" voor andere apparaten.
En je hoofdzekeringen springen ook nog niet direct bij overbelasting, volgens kun je ze 10-tallen minuten met 10-tallen procenten overbelasten.
Ik zou bij een full-electric woning wel altijd voor 3x25A gaan, en de grootverbruikers (WP, kookplaat, PV, laadpaal) ook op 3 fasen aansluiten, geeft een veel mooiere verdeling.
Moet wel kunnen natuurlijk, een WP van 5KW is wss niet als 3 fasen model verkrijgbaar.
“Fear is the path to the dark side…fear leads to anger…anger leads to hate…hate leads to suffering.” Yoda
Eenvoudig + Goedkoop Mitsubishi Warmtepomp uitlezen/besturen met een ESP32
“Fear is the path to the dark side…fear leads to anger…anger leads to hate…hate leads to suffering.” Yoda
De meeste mensen slapen toch een uur of 8 per dag, tijd voldoende dus om met een 3x25A voldoende "prik" in de auto te krijgen.
Maar om die reden rij ik nog gewoon een diesel, waarmee ik ruim 1100KM op een tank kan kachelen, en binnen 3 minuten de tank vol heb
Ander onderwerp.
De L/W WP staat heerlijk te koelen, we zijn maar wat blij met de vloerverwarming boven. Hele huis op een comfortabele 22-23°. Behalve de woonkamer en keuken, daar moeten we nog in goede zonwering investeren. Maar dat is vooral nodig in voor- en najaar als de zon wat lager staat.
Koelen kost ons gemiddeld 1,20 EUR/dag.
[ Voor 4% gewijzigd door Joris748 op 15-06-2021 09:39 ]
The choice is simple – do you do it in this life, or the next? In case of the former, why wait?
Eindelijk de optimale instellingen gevonden
Fake sensor op Tbuiten +33 graden (hierdoor gaat de WP terug naar 20Hz)
Ta op 16 graden
In de praktijk gaat er dan water van 17,7 graden de vloer in en loopt de WP heerlijk rustig op 20Hz (+- 700Watt elektrisch, 5300Watt thermisch) te snorren met een COP van ruim boven de 7!
Ik koel nu in totaal 7 uur per dag (1 x run van 3 uur, en 1 x run van 4 uur) zonder pendelgedrag.
Tr uit de vloer is zo'n 19 graden, dus nagenoeg geen kans op condensvorming.
Het is waarschijnlijk FW ja.Bo0bz schreef op dinsdag 15 juni 2021 @ 08:14:
[...]
Daar zit juist het probleem. De WP gooit pas de voeding van bruin naar zwart (en andersom) als er vraag is. In de praktijk is er nu heb vraag naar warmte in het CV circuit dus blijft er continu voeding staan op de klep voor stand SWW. Dit lijkt me toch meer een wp firmware dingetje?
Alleen veracht ik niet dat ze er iets aan veranderen aangezien ze het een feature vinden.
Jij kan het nu dus anders aansluiten of het accepteren.
Ik zelf zou het anders aansluiten.
Maar nogmaals iets wat ik al eerder gevraagd heb, wat mij nog niet duidelijk is in je antwoorden.
Staat er de gehele SWW run voeding op de uitgang voor SWW?
Als er tijdens de gehele run een voedingsspanning op de betreffende uitgang staat zou het geen probleem moeten zijn het elektrisch op te lossen.
Ofwel met het correct aansluiten van de klep (elektrisch en mechanisch) of door het plaatsen van een relais.
Nogmaals de link naar de handleiding. Kijk hierbij eens naar pagina 7. De rechter klep zou die van jou moeten zijn (vanwege de molex connector).
Daar staat ook meteen een standaard aansluitschema van deze klep in.
[ Voor 13% gewijzigd door format5 op 15-06-2021 10:51 ]
30x SF175 NW - STP6000 Live PVoutput Nibe F2120-16 warmtepomp
Ik zal vanmiddag eens een foto maken van hoe het nu zit aangesloten op de klep zelf.
[ Voor 12% gewijzigd door Bo0bz op 15-06-2021 10:57 ]
7360wp | 17*320 OZO | 6* 320 WNW | PVoutput | Loria 6008 | Fujitsu AGYG09LV | Gasloos sinds 10-07-2020
Wacht eerste je rekening eens af, staat daar echt 3x35 of meer op?Kiwi70 schreef op maandag 14 juni 2021 @ 19:34:
Bedankt, ik heb mijn vraag zojuist in het genoemde topic gesteld. (ik ben echt een leek op het gebied van electriciteit en mijn man ook, en ik ben als de dood dat ik een verkeerde beslissing neem. Maar ik zit echt niet op die extra kosten te wachten)
Bij automaten steken ze wel meer C40A terwijl je voor 3x25A betaald.
Dat zijn mooie berichten!Grolsch schreef op dinsdag 15 juni 2021 @ 10:08:
Hier de laatste dagen ook gekoeld, kost ons inderdaad zo'n 6kWh per dag, dus 1,20 per dag.
Eindelijk de optimale instellingen gevonden
Fake sensor op Tbuiten +33 graden (hierdoor gaat de WP terug naar 20Hz)
Ta op 16 graden
In de praktijk gaat er dan water van 17,7 graden de vloer in en loopt de WP heerlijk rustig op 20Hz (+- 700Watt elektrisch, 5300Watt thermisch) te snorren met een COP van ruim boven de 7!![]()
Ik koel nu in totaal 7 uur per dag (1 x run van 3 uur, en 1 x run van 4 uur) zonder pendelgedrag.
Tr uit de vloer is zo'n 19 graden, dus nagenoeg geen kans op condensvorming.
Zelf heb ik nog geen ervaring met koelen dit jaar: op DIT moment is de buitentemperatuur 20,6* en de kamertemp 21,8*
terwijl mijn weerstationnetje aangeeft dat het dauwpunt binnen op 12,6* ligt
Daarmee zou ik dan dus veilig tot zelfs 14* Ta kunnen gaan zitten, zonder condensatie te krijgen(?).
De afgelopen dagen niet boven de 22* geweest binnen.
14kW ZubadanPUHZ-SHW140YHA+ERSC-VM2C, 200L boiler , 200L buffer, sinds 8/2018, gasloos
Ik koel nu 24/7 met TA=18, temp is nu 21.5, dat is wel aangenaam. Ik gebruik wel z'n 24kwh daardoor, maar eens kijken hoe ik het handiger dan.
Eenvoudig + Goedkoop Mitsubishi Warmtepomp uitlezen/besturen met een ESP32
Echt supernodig is het bij mij ook nog niet, maar met de warmte in het vooruitzicht wou ik alvast proberenNaalroc schreef op dinsdag 15 juni 2021 @ 12:42:
[...]
Dat zijn mooie berichten!
Zelf heb ik nog geen ervaring met koelen dit jaar: op DIT moment is de buitentemperatuur 20,6* en de kamertemp 21,8*
terwijl mijn weerstationnetje aangeeft dat het dauwpunt binnen op 12,6* ligt
Daarmee zou ik dan dus veilig tot zelfs 14* Ta kunnen gaan zitten, zonder condensatie te krijgen(?).
De afgelopen dagen niet boven de 22* geweest binnen.
Dauwpunt ligt atm op 12,7 graden bij mij in huis, temperatuur woonkamer was vanochtend 21 graden.
Ik draai van 10:15 tot 13:45 en van 16:00 tot 21:00 op dit moment.xoror schreef op dinsdag 15 juni 2021 @ 12:45:
@Grolsch Welke tijden draait hij ?
Ik koel nu 24/7 met TA=18, temp is nu 21.5, dat is wel aangenaam. Ik gebruik wel z'n 24kwh daardoor, maar eens kijken hoe ik het handiger dan.
Eenvoudig + Goedkoop Mitsubishi Warmtepomp uitlezen/besturen met een ESP32
Ik heb zowel van de netwerkbeheerder als van de energiemaatschappij al zwart op wit dat we voor een 3x35A-aansluiting betalen. Zonder die brieven was ik daar waarschijnlijk pas bij de jaarlijkse factuur achter gekomen.Dapdodo schreef op dinsdag 15 juni 2021 @ 11:09:
Wacht eerste je rekening eens af, staat daar echt 3x35 of meer op?
Bij automaten steken ze wel meer C40A terwijl je voor 3x25A betaald.
Ik zou oppassen met het huidige dauwpunt, want dat gaat de komende dagen flink oplopen.Naalroc schreef op dinsdag 15 juni 2021 @ 12:42:
[...]
Dat zijn mooie berichten!
Zelf heb ik nog geen ervaring met koelen dit jaar: op DIT moment is de buitentemperatuur 20,6* en de kamertemp 21,8*
terwijl mijn weerstationnetje aangeeft dat het dauwpunt binnen op 12,6* ligt
Daarmee zou ik dan dus veilig tot zelfs 14* Ta kunnen gaan zitten, zonder condensatie te krijgen(?).
De afgelopen dagen niet boven de 22* geweest binnen.
Ik koel nu laat op de middag met de Airleaf fancoils. Dat kost zo'n 4-6kWh en dan is het echt fris op de slaapkamers. Dauwpunt en binnentemperatuur dalen dan met 2°C. Ik ben nog aan het onderzoeken wat de beste Ta is. Onder dauwpunt = lage COP maar wel comfort van droge lucht en snelle koeling.
Alles op alles zetten om dat te wijzigen naar 3x25A. Is gewoon 12x60 euro elk jaar weg gegooid geld. Kan me heel moeilijk voorstellen waarom het niet zou lukken. (heb hier 11kwh load balanced laadpaal, kookplaat die max 11kwh trekt, 7.5kw warmte pomp, wasmachine, wasdroger, ect. Gaat prima hoor)Kiwi70 schreef op dinsdag 15 juni 2021 @ 13:32:
[...]
Ik heb zowel van de netwerkbeheerder als van de energiemaatschappij al zwart op wit dat we voor een 3x35A-aansluiting betalen. Zonder die brieven was ik daar waarschijnlijk pas bij de jaarlijkse factuur achter gekomen.
Welke buiten unit hangt er? Eerste voorstel hier was ook een envi line 9kw mono block. En ook hier wilden ze naar 3x35A. Dat heb ik tegen gehouden. Misschien is het iets specifieks voor de envi lines ? Maar kan me moeilijk voorstellen dat die meer dan 16A per fase trekt.
[edit] lees net dat je pomp aansluitwaarde van max 16A heeft. Nou die elektricien was gewoon lui om netjes alles over fases te verdelen.
[ Voor 24% gewijzigd door xoror op 15-06-2021 14:31 ]
Eenvoudig + Goedkoop Mitsubishi Warmtepomp uitlezen/besturen met een ESP32
Dat terug schakelen is precies waarom ik vroeg te meten.Bo0bz schreef op dinsdag 15 juni 2021 @ 10:55:
@format5 Ja er staat continu spanning op de uitgang voor SWW tijdens de run (en daarna want de FW schakelt dit niet terug). Dit geldt ook voor CV bedrijf. Dan staat er continu spanning op de CV uitgang. Ik had inderdaad verwacht dat er alleen voor het schakelen kort een signaal wordt gestuurd maar helaas.
Ik zal vanmiddag eens een foto maken van hoe het nu zit aangesloten op de klep zelf.
Maar dat op de SWW uitgang voeding blijft staan nadat de run klaar is kan niet buiten de software om opgelost worden. Daar is mechanisch/elektrisch niks op te maken als de aansturing niet goed is.
Dan zal je het toch via de instellateur/leverancier/producent/etc moeten spelen.
Maar als die het niet belangrijk vinden.. Tja..
Misschien dat deze handleiding nog iets kan bieden?
30x SF175 NW - STP6000 Live PVoutput Nibe F2120-16 warmtepomp
Ik heb een keer een Mitsubishi zubadan in Enschede geplaatst, misschien mag je daar luisteren (ik kan de klant vragen)?HaTe schreef op dinsdag 15 juni 2021 @ 06:37:
Ik ben aan het oriënteren naar een l/w warmtepomp en zou graag een keer het geluid willen horen wat zo'n ding maakt. Ik heb name interesse in een nieuwere Panasonic of Mitsubishi. In ons geval zal deze op de garage komen te staan bij een 2 onder 1 kap woning en maximaal 3 meter van de erfgrens van de buren (garage van buren) en maximaal een 2.5 meter van onze tuin.
Is er iemand in de omgeving van Enschede met een vergelijkbare setup waar wij een keer langs mogen komen? Graag reageren via DM, ook als de situatie iets minder vergelijkbaar is.
Alvast bedankt!
13,1 kWp, Ecodan R32 7,5 , WTW ventilatie, Daikin FTXM35M(R) (5x), Doorstroomverwarmer, Douche WTW, Emco Novette Twin met LFP accu 51.2V 40Ah, Opel Vivaro DC L3H1 75kW (12-2022).
Ik bemerk dat mijn nieuwe Ecodan het koelen wat beter aanpakt dan de oude, geen volgas naar doel watertemperaturen meer gelukkig.Grolsch schreef op dinsdag 15 juni 2021 @ 10:08:
Hier de laatste dagen ook gekoeld, kost ons inderdaad zo'n 6kWh per dag, dus 1,20 per dag.
Eindelijk de optimale instellingen gevonden
Fake sensor op Tbuiten +33 graden (hierdoor gaat de WP terug naar 20Hz)
Ta op 16 graden
In de praktijk gaat er dan water van 17,7 graden de vloer in en loopt de WP heerlijk rustig op 20Hz (+- 700Watt elektrisch, 5300Watt thermisch) te snorren met een COP van ruim boven de 7!![]()
Ik koel nu in totaal 7 uur per dag (1 x run van 3 uur, en 1 x run van 4 uur) zonder pendelgedrag.
Tr uit de vloer is zo'n 19 graden, dus nagenoeg geen kans op condensvorming.
13,1 kWp, Ecodan R32 7,5 , WTW ventilatie, Daikin FTXM35M(R) (5x), Doorstroomverwarmer, Douche WTW, Emco Novette Twin met LFP accu 51.2V 40Ah, Opel Vivaro DC L3H1 75kW (12-2022).
Is dit een 3/4 klep ? Bovendien is ie nou niet bepaald volle doorlaat volgens mij.Bo0bz schreef op zondag 13 juni 2021 @ 20:53:
[...]
Nu laat je me natuurlijk achter met een vragenWat is er niet goed aan dan? Welke zou jij adviseren? Lost dat mijn probleem met teruglopend warm water naar de warmtepomp op?
Beter zo'n Ebay ding (oranje) van 1".
13,1 kWp, Ecodan R32 7,5 , WTW ventilatie, Daikin FTXM35M(R) (5x), Doorstroomverwarmer, Douche WTW, Emco Novette Twin met LFP accu 51.2V 40Ah, Opel Vivaro DC L3H1 75kW (12-2022).
Dit gaat na 3 dagen toch niet helemaal goed, hij begint zojuist te "pendelen" (lees 1 stop in 3 uur tijd) omdat de WP z'n minimale vermogen niet kwijt kan.Grolsch schreef op dinsdag 15 juni 2021 @ 10:08:
Hier de laatste dagen ook gekoeld, kost ons inderdaad zo'n 6kWh per dag, dus 1,20 per dag.
Eindelijk de optimale instellingen gevonden
Fake sensor op Tbuiten +33 graden (hierdoor gaat de WP terug naar 20Hz)
Ta op 16 graden
In de praktijk gaat er dan water van 17,7 graden de vloer in en loopt de WP heerlijk rustig op 20Hz (+- 700Watt elektrisch, 5300Watt thermisch) te snorren met een COP van ruim boven de 7!![]()
Ik koel nu in totaal 7 uur per dag (1 x run van 3 uur, en 1 x run van 4 uur) zonder pendelgedrag.
Tr uit de vloer is zo'n 19 graden, dus nagenoeg geen kans op condensvorming.
Ta setpoint = 16
bij Ta 14 begint hij te pendelen (2 graden overshoot, of eigenlijk "ondershoot" in dit geval)
Nu Ta setpoint op 15 graden gezet.
Ta WP = 14,5
Tr WP = 17,5
Ta de vloer in = 16,7
Tr uit de vloer = 18,4 graden
Dauwpunt is 12,5 graden op dit moment.
[ Voor 3% gewijzigd door Grolsch op 16-06-2021 12:27 ]
ik draai inmiddels al een dik halfjaar naar tevredenheid met mijn 6kW hybride warmtepomp en kan de woning goed warm houden en gebruik alleen het gas nog maar voor warmtapwater.
nu kan ik een tapwater boilervat van 200L krijgen en loop ik met de gedachte om deze te koppelen aan mijn systeem dmv een 3wegklep in het cv systeem en een 3 wegklep in het tapwater circuit
die laatste wil ik gaan gebruiken wanneer het water in het vat onder de 40 graden komt hij omschakelt en het water door de cv laat lopen, en wellicht is dit niet eens nodig en is de 200l voldoende voor ons huishouden
het mooiste zal natuurlijk een fullelectric systeem maar omdat ik het kan krijgen lijkt het mij het proberen waard.
Lijkt niet erg fris.
Maar in feite heb je helemaal geen 2e 3-wegklep nodig: als de temperatuur van de boiler te hoog wordt, dan zet je de instelling toch wat lager? Bij mij staat die op 45*, warm genoeg voor de meeste toepassingen, en geen mogelijkheid tot verbranden van lichaamsdelen.
Let wel dat een wp boiler een lange spiraal nodig heeft om de warmte doelmatig af te geven, voor een 200 L boiler, bij voorkeur rond de 2 m² of meer, en dat heeft een ex-CV ketel boiler niet.
Kan wel, alleen het opwarmen gaat langzamer.
Heeft je wp wel de mogelijkheid om de 3-wegklep voor de boiler aan te sturen, incl een aanknoop punt voor de sensor?
14kW ZubadanPUHZ-SHW140YHA+ERSC-VM2C, 200L boiler , 200L buffer, sinds 8/2018, gasloos
Hoeveel warm tapwater gebruik je in de praktijk?H143 schreef op woensdag 16 juni 2021 @ 13:43:
Goedemiddag,
ik draai inmiddels al een dik halfjaar naar tevredenheid met mijn 6kW hybride warmtepomp en kan de woning goed warm houden en gebruik alleen het gas nog maar voor warmtapwater.
nu kan ik een tapwater boilervat van 200L krijgen en loop ik met de gedachte om deze te koppelen aan mijn systeem dmv een 3wegklep in het cv systeem en een 3 wegklep in het tapwater circuit
die laatste wil ik gaan gebruiken wanneer het water in het vat onder de 40 graden komt hij omschakelt en het water door de cv laat lopen, en wellicht is dit niet eens nodig en is de 200l voldoende voor ons huishouden
het mooiste zal natuurlijk een fullelectric systeem maar omdat ik het kan krijgen lijkt het mij het proberen waard.
is dat een paar liter per dag en heb je 3-fase aansluiting dan kan je ook een doorstroomverwarmer overwegen.
Het nadeel van de VVM250 is dat deze een boilerinhoud van 180l heeft, wat voor ons echt te weinig is. Volgens de kopersbegeleider is de enige optie om dit te vergroten, een elektrische hotfill boiler erbij van 50 of 100 liter.
Lijkt me een slechte (energiezuinige) optie.
Mijn idee is om de VVM310 te vragen ipv de VVM250, de 310 heeft een inhoud van 270 liter. Wat is jullie advies ? Een hotfill boiler of een ander type binnen unit. Zo ja, welke?
Als je doet wat je deed, krijg je wat je kreeg.
Dat doet de 75YAA ook niet. Die staat hier vast op een Ta van 18 graden, en wordt door een Panasonic thermostaat geregeld, die de WP van 8:00 tot 22:00 laat koelen (mits de temperatuur in huis dus boven de 23°C is).koevlaas2 schreef op woensdag 16 juni 2021 @ 09:51:
Ik bemerk dat mijn nieuwe Ecodan het koelen wat beter aanpakt dan de oude, geen volgas naar doel watertemperaturen meer gelukkig.
Hier het stroomverbruik van vandaag. Om 12 uur startte de SWW run. Alles op de 50% stand van het bekende kabeltje:
:strip_exif()/f/image/ECpqsm86FyYfoSsUsikiDjnH.jpg?f=fotoalbum_large)
In Melcloud zag het er tussen 13 en 14 uur zo uit:
:strip_exif()/f/image/U592MJwyu0EqsWlGej8iVJnX.jpg?f=fotoalbum_large)
Je ziet dat de WP mooi probeert om die 17.5 graden te handhaven.
Over de COP ook geen klachten die zit rond de 7.
Overigens wordt de WP qua koeling nog wel geholpen door de airco's van de 2e verdieping, die de woning van bovenaf koelen (setpoint 22.5 graden) en van 8 tot 20 uur aan staan.
WP: ME PUHZ-SW75YAA + ERSD-VM2D + EV-WP-TWS-1W 300; AC: ME MXZ-2F42VF + 2x MSZ-LN25VGV; PV: 14.08 kWp O/W + SMA STP 8.0; Vent: Zehnder Q600 ERV + Ubbink AirExcellent.
WP: Alpha Innotec MSW2-6S | PV: 20 x 300 Wp AEG | ACCU: 2x16x280Ah LiFePO4 3 x Multiplus II 48/3000 | DYN: Tibber | Gasloos | Day Ahead Optimizer
Krijg we nog een uitgebreide review/pics or it didn't happened/dB meting te zien/horen ?koevlaas2 schreef op woensdag 16 juni 2021 @ 09:51:
[...]
Ik bemerk dat mijn nieuwe Ecodan het koelen wat beter aanpakt dan de oude, geen volgas naar doel watertemperaturen meer gelukkig.
Dezelfde koelleidingen misbruikt?
[ Voor 4% gewijzigd door AUijtdehaag op 16-06-2021 22:33 ]
Wellicht een video op mijn youtubekanaal.AUijtdehaag schreef op woensdag 16 juni 2021 @ 22:32:
[...]
Krijg we nog een uitgebreide review/pics or it didn't happened/dB meting te zien/horen ?
Dezelfde koelleidingen misbruikt?
Ik kon de unit 1 op 1 uitwisselen, moest alleen de koudemiddel leidingen vervangen want deze heeft 1/2 en 1/4 en de oude was 5/8 en 3/8, voor de rest alles hetzelfde*. Zelfs mijn thermostaat en melcloud deden het nog en daar hoefde ik ook niks aan te koppelen oid.
Conclusie: Tot nu toe erg tevreden.
* Boilersensor ook vervangen.
13,1 kWp, Ecodan R32 7,5 , WTW ventilatie, Daikin FTXM35M(R) (5x), Doorstroomverwarmer, Douche WTW, Emco Novette Twin met LFP accu 51.2V 40Ah, Opel Vivaro DC L3H1 75kW (12-2022).
Ik kan nu ook even niks plaatsen want ik ben met mijn telefoon in de zak in het water gevallen en hij is dood, ligt in een bak rijst en geeft inmiddels Android noodsignalen.AUijtdehaag schreef op woensdag 16 juni 2021 @ 22:32:
[...]
Krijg we nog een uitgebreide review/pics or it didn't happened/dB meting te zien/horen ?
Dezelfde koelleidingen misbruikt?
Voor de zekerheid even een nieuwe besteld want mijn hele klanten hebben en houden zit erin.
13,1 kWp, Ecodan R32 7,5 , WTW ventilatie, Daikin FTXM35M(R) (5x), Doorstroomverwarmer, Douche WTW, Emco Novette Twin met LFP accu 51.2V 40Ah, Opel Vivaro DC L3H1 75kW (12-2022).
Secundaire pomp is wat overkill, maar heb hem voor een hele nette prijs kunnen krijgen + kan er met mijn domotica straks mee interfacen.
Kan niet wachten om er mee aan de slag te gaan.
:strip_exif()/f/image/BxtetmDJqfo4ISMKHjnoA8Q2.jpg?f=fotoalbum_large)
Sorry moet even mijn enthousiasme kwijt, WAF wordt er namelijk niet warm of koud van
Achterhoek | Loxone | PUHZ-SW75YAA + ERSD-VM2D | 12.200wp PV | Zehnder Q600
Hier erg vergelijkbaar. Vandaag wordt het wel spannend of dauwtemperatuur niet te hoog gaat worden.Grolsch schreef op woensdag 16 juni 2021 @ 12:26:
[...]
Dit gaat na 3 dagen toch niet helemaal goed, hij begint zojuist te "pendelen" (lees 1 stop in 3 uur tijd) omdat de WP z'n minimale vermogen niet kwijt kan.
Ta setpoint = 16
bij Ta 14 begint hij te pendelen (2 graden overshoot, of eigenlijk "ondershoot" in dit geval)
Nu Ta setpoint op 15 graden gezet.
Ta WP = 14,5
Tr WP = 17,5
Ta de vloer in = 16,7
Tr uit de vloer = 18,4 graden
Dauwpunt is 12,5 graden op dit moment.
STRAVA | Panasonic 5kW J Monoblock
Dauwpunt ligt nu op 15,1 graden, maar de retourtemperatuur uit de v.v.w. = 18,8, oppervlakte van de vloer zal dus nog hoger zijn. Gaat al 4 jaar goed hiervandermark schreef op donderdag 17 juni 2021 @ 11:16:
[...]
Hier erg vergelijkbaar. Vandaag wordt het wel spannend of dauwtemperatuur niet te hoog gaat worden.
Ah, regel je op de Retour temp? Dat geeft veel meer ruimte. Hoe zit het dan met condens op verdelers/aanvoer leidingen?Grolsch schreef op donderdag 17 juni 2021 @ 11:39:
[...]
Dauwpunt ligt nu op 15,1 graden, maar de retourtemperatuur uit de v.v.w. = 18,8, oppervlakte van de vloer zal dus nog hoger zijn. Gaat al 4 jaar goed hier
STRAVA | Panasonic 5kW J Monoblock
Ik regel niet op retour temperatuur, dat is het resultaat van Ta temperatuur, dus meer geluk dan wijsheid eigenlijkvandermark schreef op donderdag 17 juni 2021 @ 11:49:
[...]
Ah, regel je op de Retour temp? Dat geeft veel meer ruimte. Hoe zit het dan met condens op verdelers/aanvoer leidingen?
Omdat ik er een buffervat tussen heb zitten, zit er zo'n 2 graden verschil tussen Ta gemeten bij de WP, en Ta gemeten wat de vloer in gaat.
Ta bij WP = 15 graden
Ta in de vloer = 17 graden
Tr uit de vloer = 19 graden
Ik heb van die composiet verdelers, en al m'n leidingen zijn geïsoleerd, dus daar condenseert niets.
Nu vroeg ik me af of dit echt nodig is? Zal er veel condens optreden bij een stalen verdeler? En zoja, is isoleren misschien een optie ipv vervangen? Het scheelt toch weer snel 500 inclusief installatie en btw.
Ta setpoint is 18 graden, maar de WP vond het nodig om met een Ta van 16.5 graden te gaan werken:
/f/image/a3uJy7rIUiJsrtapQskzJkeD.png?f=fotoalbum_large)
Berekende vermogen is dan 5*18*4.183/60= 6.3 kW. Dat is bijna twee keer het minimum vermogen, en dat met een unit die op 50% is begrenst...
Werkt dat kabeltje eigenlijk wel wanneer er gekoeld wordt?
Maar het werd nog gekker: Om 9:50 vond ie dat het nog niet genoeg was, en verhoogde het vermogen van ca 800W naar ca 1000W, waardoor de Ta nog verder daalde (naar 2 graden onder setpoint) en hij om 10:10 zelfs even helemaal uit ging.
/f/image/ueMZOgHcUd17Q86dn8AURFam.png?f=fotoalbum_large)
Direct daarna ging hij weer aan, en besloot toen toch maar om op een lager pitje verder te gaan. Daarna klopt de Ta ook een stuk beter:
/f/image/JWsALADQkUJW1cKneumfJsZH.png?f=fotoalbum_large)
Iemand al eens zoiets gezien?
WP: ME PUHZ-SW75YAA + ERSD-VM2D + EV-WP-TWS-1W 300; AC: ME MXZ-2F42VF + 2x MSZ-LN25VGV; PV: 14.08 kWp O/W + SMA STP 8.0; Vent: Zehnder Q600 ERV + Ubbink AirExcellent.
Ik zou het wel doen. Heb je nu een open verdeler (met pomp)? Dan moet 'ie sowieso vervangen of omgebouwd worden voor een gesloten variant voor een betere flow en efficientie.Xqlusive schreef op donderdag 17 juni 2021 @ 12:30:
Afgelopen week heb ik een offerte ontvangen voor een warmtepomp installatie waar koelen mogelijk is (click voor details). Nu is er ook een post opgenomen voor het vervangen van de vloerverwarming verdeler door een kunststof variant (vanwege condens).
Nu vroeg ik me af of dit echt nodig is? Zal er veel condens optreden bij een stalen verdeler? En zoja, is isoleren misschien een optie ipv vervangen? Het scheelt toch weer snel 500 inclusief installatie en btw.
Gasloos huis 9kW Panasonic WH-MDC09J3E5 | Atlantic Explorer V4 270L | 8715Wp @ SMA Tripower 6.0-3AV-40 (4150Wp NO, 4565Wp ZW)
Log je de frequentie ookAndrehj schreef op donderdag 17 juni 2021 @ 12:35:
Ook een 75YAA doet soms toch bijzondere dingen:
Ta setpoint is 18 graden, maar de WP vond het nodig om met een Ta van 16.5 graden te gaan werken:
[Afbeelding]
Berekende vermogen is dan 5*18*4.183/60= 6.3 kW. Dat is bijna twee keer het minimum vermogen, en dat met een unit die op 50% is begrenst...
Werkt dat kabeltje eigenlijk wel wanneer er gekoeld wordt?
Maar het werd nog gekker: Om 9:50 vond ie dat het nog niet genoeg was, en verhoogde het vermogen van ca 800W naar ca 1000W, waardoor de Ta nog verder daalde (naar 2 graden onder setpoint) en hij om 10:10 zelfs even helemaal uit ging.
[Afbeelding]
Direct daarna ging hij weer aan, en besloot toen toch maar om op een lager pitje verder te gaan. Daarna klopt de Ta ook een stuk beter:
[Afbeelding]
Iemand al eens zoiets gezien?
De mitsu's geven bij bepaalde Tbuiten temperaturen bepaalde (lagere) frequenties vrij.
Bij die van mij is dat Tbuiten +30 = frequentie 20Hz.
Dat zou voor mij wel een dingetje worden, want die leidingen liggen bij mij in de betonvloeren. Kun je ook aan beide zijden een adapter bevestigen?koevlaas2 schreef op woensdag 16 juni 2021 @ 22:36:
Wellicht een video op mijn youtubekanaal.
Ik kon de unit 1 op 1 uitwisselen, moest alleen de koudemiddel leidingen vervangen want deze heeft 1/2 en 1/4 en de oude was 5/8 en 3/8, voor de rest alles hetzelfde
WP: ME PUHZ-SW75YAA + ERSD-VM2D + EV-WP-TWS-1W 300; AC: ME MXZ-2F42VF + 2x MSZ-LN25VGV; PV: 14.08 kWp O/W + SMA STP 8.0; Vent: Zehnder Q600 ERV + Ubbink AirExcellent.
Kijk, daar zou ik dan weer pics van willen zien....koevlaas2 schreef op woensdag 16 juni 2021 @ 22:47:
Ik kan nu ook even niks plaatsen want ik ben met mijn telefoon in de zak in het water gevallen
WP: ME PUHZ-SW75YAA + ERSD-VM2D + EV-WP-TWS-1W 300; AC: ME MXZ-2F42VF + 2x MSZ-LN25VGV; PV: 14.08 kWp O/W + SMA STP 8.0; Vent: Zehnder Q600 ERV + Ubbink AirExcellent.
Nee. Ik log de frequentie niet. Maar rond die tijd (10 uur) kwam de temperatuur hier wel boven de 30 graden. Dat zou een verklaring kunnen zijn, ware het niet dat de WP begin deze week en ook al vorige week wel zonder problemen bij veel lagere buitentemperaturen op lagere vermogens draaide. Vaak rond de 3 a 3.5 kW.Grolsch schreef op donderdag 17 juni 2021 @ 12:53:
[...]
Log je de frequentie ook
De mitsu's geven bij bepaalde Tbuiten temperaturen bepaalde (lagere) frequenties vrij.
Bij die van mij is dat Tbuiten +30 = frequentie 20Hz.
Dus ik snap het niet...
Maar het belangrijkste is dat het lekker koel is in huis. En dat gaat nog steeds prima.
WP: ME PUHZ-SW75YAA + ERSD-VM2D + EV-WP-TWS-1W 300; AC: ME MXZ-2F42VF + 2x MSZ-LN25VGV; PV: 14.08 kWp O/W + SMA STP 8.0; Vent: Zehnder Q600 ERV + Ubbink AirExcellent.
Kan natuurlijk wel maar de bedoeling is het niet, je vulling klopt dan ook niet meer. De verschillen zijn qua gasleiding marginaal maar vloeistof scheelt nogal en veel R32 zit er niet veel in met 1.2 kilo.Andrehj schreef op donderdag 17 juni 2021 @ 13:20:
[...]
Dat zou voor mij wel een dingetje worden, want die leidingen liggen bij mij in de betonvloeren. Kun je ook aan beide zijden een adapter bevestigen?
13,1 kWp, Ecodan R32 7,5 , WTW ventilatie, Daikin FTXM35M(R) (5x), Doorstroomverwarmer, Douche WTW, Emco Novette Twin met LFP accu 51.2V 40Ah, Opel Vivaro DC L3H1 75kW (12-2022).
Vanavond heb ik een nieuwe telefoon, de oude had ik uit elkaar gehaald in de hoop dat als ie droog zou zijn alles weer goed is maar helaas.Andrehj schreef op donderdag 17 juni 2021 @ 13:21:
[...]
Kijk, daar zou ik dan weer pics van willen zien....
Dus als iemand nog een Motorola G7 Power onderdeel nodig heeft ik heb een sloper.
13,1 kWp, Ecodan R32 7,5 , WTW ventilatie, Daikin FTXM35M(R) (5x), Doorstroomverwarmer, Douche WTW, Emco Novette Twin met LFP accu 51.2V 40Ah, Opel Vivaro DC L3H1 75kW (12-2022).
De wp stond nog niet eens op koelen, met de 37* temp sensor, dus dat moest nog een veranderd worden; de eerste 2 pieken zijn SWW en daarna is de wp op koelen gezet, met veel gependel als gevolg, toen om even voor tienen is de 37* sensor ingeschakeld, waarna de pomp zo'n 2 uur gekoeld heeft.
:no_upscale():strip_icc():fill(white):strip_exif()/f/image/IsI82m1XfXYqjYd6gC8NbojB.jpg?f=user_large)
Daarna pendelen met een uur tussenruimte, is nog niet te gek; hieronder mijn settings
:no_upscale():strip_icc():fill(white):strip_exif()/f/image/wCJOCfj1lSwGLMfdbREmwomW.jpg?f=user_large)
Dit is kennelijk het minimum vermogen van mijn 14 kWh wp, met een frequentie van 20 Hz en een gefingeerde Tb=37, werkelijk nu 34*.
De Ta staat op 16*, de Dewpoint is 15,4*, de verdelers zijn droog, alleen de koppeling van de 3wegklep naar de buffer is wat vochtig; mag van mij.
Denk niet dat ik hier nog verbetering in kan aanbrengen, anders dan te koelen in tijdsblokken zoals @Grolsch dat doet.
14kW ZubadanPUHZ-SHW140YHA+ERSC-VM2C, 200L boiler , 200L buffer, sinds 8/2018, gasloos
Hmm... Ik heb nu ook gesloten RVS verdelers. Die gaan niet roesten maar wellicht wel condenseren. Is dat echt een 'probleem' als dat een keer gebeurt? Ik heb boven (waar het warmer is, minder snel condenseren) nog dikke meter stalen CV buis. Rest is allemaal kunststof. Deze stalen buis heb ik geheel dicht ingepakt met dampdichte isolatie. Op termijn kan ik die meter vervangen door kunststof maar ik vraag me af waar nu risico's zijn.timovd schreef op donderdag 17 juni 2021 @ 12:38:
[...]
Ik zou het wel doen. Heb je nu een open verdeler (met pomp)? Dan moet 'ie sowieso vervangen of omgebouwd worden voor een gesloten variant voor een betere flow en efficientie.
Ik ga ervan uit dat condensatie eerst op aanvoerleidingen/verdelers zal optreden dan op de vloer zelf.
[ Voor 6% gewijzigd door vandermark op 17-06-2021 14:42 ]
STRAVA | Panasonic 5kW J Monoblock
nice waar heb je die pomp vandaan?HammieDuDe schreef op donderdag 17 juni 2021 @ 10:11:
Hier beginnen ondertussen de onderdelen voor de installatie binnen te druppelen, goed shoppen vantevoren loont zich echt.
Secundaire pomp is wat overkill, maar heb hem voor een hele nette prijs kunnen krijgen + kan er met mijn domotica straks mee interfacen.
Kan niet wachten om er mee aan de slag te gaan.
[Afbeelding]
Sorry moet even mijn enthousiasme kwijt, WAF wordt er namelijk niet warm of koud van
Was een combi van luchtbellen en magneet niet goedkoper?
2900Wp ZZW + 915Wp Z verwarmd met alfea extensa r32 8KW en 2x FTXC35, SWW Atlantic Explorer 3 200l
Het is een verdeler met pomp inderdaad, dus sowieso al niet ideaal.timovd schreef op donderdag 17 juni 2021 @ 12:38:
[...]
Ik zou het wel doen. Heb je nu een open verdeler (met pomp)? Dan moet 'ie sowieso vervangen of omgebouwd worden voor een gesloten variant voor een betere flow en efficientie.
Dan ga ik daar geen vragen over stellen bij de installateur, thanks!
Via Rensa ( groothandel ), had nog wat te regelen met ze ( zakelijk gezien ), dus vandaar voor een mooi prijsje kunnen krijgen. Goedkoopste op het internet was Sanitairwinkel, maar zit daar nog leuk wat onder :-)maartentmm schreef op donderdag 17 juni 2021 @ 14:42:
[...]
nice waar heb je die pomp vandaan?
Was een combi van luchtbellen en magneet niet goedkoper?
Combi was 5 euro duurder, dan heb ik ze liever gescheiden van elkaar.
Achterhoek | Loxone | PUHZ-SW75YAA + ERSD-VM2D | 12.200wp PV | Zehnder Q600
Ik heb net even de diverse draadjes doorgezocht, maar de "fake sensor" komt niet/nauwelijks voorbij, hoe hebben jullie dit geregeld?
offtopic: Ik ken wel andere "fake" dingen, maar dat is volgens mij wat anders
Achterhoek | Loxone | PUHZ-SW75YAA + ERSD-VM2D | 12.200wp PV | Zehnder Q600
Ik heb een succesvolle subsidieaanvraag gedaan bij RVO voor mijn warmtepomp, een 9kW J-series monoblock. Zelf geinstalleerd op 27 maart 2021, gekocht bij RJtec. Ik heb een eenmanszaakje sinds kort dat ook installaties verzorgt, heb dat nummer gebruikt en geen enkel probleem bij de subsidie-aanvraag ondervonden!
TL:DR: je kunt nog steeds zelf installeren en ISDE krijgen, moet je wel iets van een factuurtje van een bouwinstallatiebedrijf hebben. Kun je doen door zelf eenmanszaak op te richten of neem ff contact op dan kan ik vast helpen
De WP in kwestie wil tussen de 0.5 en 1.5 l/s. Ik moet zo'n 10-15m overbruggen in huis. Mijn verwarmingcircuit staat op 2 bar.
Vraag 1: Als ik dit ingeef op https://www.mattech.nl/leidingdiameter, kom ik aan een minimum diameter van 3mm, kan dat? De WP heeft namelijk een 32mm aansluiting - ik zou het geweldig vinden om een werkbare diameter te mogen gebruiken, maar ik vind het verschil wel enorm. Is er een addertje onder het gras?
Vraag 2: Ik zou liefst zo traag mogelijk werken, dus 0.5l/s, zodat er een grotere delta-T is over de warmtewisselaar in de WP. Is dat aan of af te raden?
Daar is over meer dan een jaar regelmatig over gesproken hier, maar in het kort: als je wilt koelen dan moet dat langzaam gebeuren, en dat betekent dat de compressor op min Hz. staat, in mijn geval 20 Hz.HammieDuDe schreef op donderdag 17 juni 2021 @ 16:05:
@Naalroc en @Grolsch
Ik heb net even de diverse draadjes doorgezocht, maar de "fake sensor" komt niet/nauwelijks voorbij, hoe hebben jullie dit geregeld?
offtopic: Ik ken wel andere "fake" dingen, maar dat is volgens mij wat anders
Dat bereik je door , dmv een 1 polige 2 standen schakelaar, de buitenlucht sensor uit te schakelen, en te vervangen door een vaste weerstand van ~3,3kOhm, die simuleert een buiten temp van 37*C (zie je dan ook in mijn tabel hierboven, en daardoor gaat de compressor op min. toeren draaien.
Het lastigste hierbij is, als je de originele bedrading in takt wilt laten, en er niet in knippen, je speciale 4 polige stekker/pluggen nodig hebt; en miniscule contacten met draadjes; ik heb er nog een paar liggen......
:strip_exif()/f/image/CSzspbKSz1YSJsopGsBKWrGN.jpg?f=fotoalbum_large)
:strip_exif()/f/image/BXVFV7tHBZ7UVU2SgJraGIIX.jpg?f=fotoalbum_large)
In het ovaal hieronder, zit de weerstand in een krimpkousje.
:strip_exif()/f/image/Uue2NVb1DxRLfaQw5bWc5WaK.jpg?f=fotoalbum_large)
:strip_exif()/f/image/KdNGuyR5iraCi52xBbtdqsRE.jpg?f=fotoalbum_large)
:strip_exif()/f/image/DfsJEdbhVeFYlXt5VVTt3PVu.jpg?f=fotoalbum_large)
PS: Al het uitzoekwerk en testen is helemaal uitgevoerd door @Grolsch , niet door mij; de samenvatting is, zoals ik het heb uitgevoerd, omdat ik geen geknip in de originele bedrading wilde.
[ Voor 61% gewijzigd door Naalroc op 17-06-2021 17:25 ]
14kW ZubadanPUHZ-SHW140YHA+ERSC-VM2C, 200L boiler , 200L buffer, sinds 8/2018, gasloos
Prima samenvatting.Naalroc schreef op donderdag 17 juni 2021 @ 16:55:
[...]
Daar is over meer dan een jaar regelmatig over gesproken hier, maar in het kort: als je wilt koelen dan moet dat langzaam gebeuren, en dat betekent dat de compressor op min Hz. staat, in mijn geval 20 Hz.
Dat bereik je door , dmv een 1 polige 2 standen schakelaar, de buitenlucht sensor uit te schakelen, en te vervangen door een vaste weerstand van ~3,3kOhm, die simuleert een buiten temp van 37*C (zie je dan ook in mijn tabel hierboven, en daardoor gaat de compressor op min. toeren draaien.
Het lastigste hierbij is, als je de originele bedrading in takt wilt laten, en er niet in knippen, je speciale 4 polige stekker/pluggen nodig hebt; en miniscule contacten met draadjes; ik heb er nog een paar liggen......
[Afbeelding]
[Afbeelding]
In het ovaal hieronder, zit de weerstand in een krimpkousje.
[Afbeelding]
[Afbeelding]
[Afbeelding]
PS: Al het uitzoekwerk en testen is helemaal uitgevoerd door @Grolsch , niet door mij; de samenvatting is, zoals ik het heb uitgevoerd, omdat ik geen geknip in de originele bedrading wilde.
Waar het in het kort op neerkomt is dat de Mitsu die @Naalroc en ik hebben (de Zubadan YHA variant) bij bepaalde temperaturen lagere frequenties vrij geeft.
Bij koelen moet de Tb +30 graden zijn anders gaat hij niet naar 20Hz, en moduleert hij dus niet ver genoeg terug.
Alleen heb ik ipv een vaste weerstand een variabele weerstand (potmeter) tussen zitten.
Want het probleem van niet ver genoeg terug kunnen moduleren speelt niet alleen bij koelen, maar ook bij verwarmen.
Bij temperaturen t/m +12 graden gaat de WP bij verwarmen niet naar 20Hz, dit gebeurt pas vanaf Tbuiten +13 graden.
Daarom heb ik een potmeter die ik in het geval van verwarmen "kunstmatig" op 13 graden instel, en in het geval van koelen op 33 graden.
Zie hier
:strip_exif()/f/image/3g1wDc1TlOf7JO6x7lCs6VMl.jpg?f=fotoalbum_large)
Dat wordt een beetje te gek, maar aan de andere hand niet nodig, want de ruimte temp. is nu 21,5*.
14kW ZubadanPUHZ-SHW140YHA+ERSC-VM2C, 200L boiler , 200L buffer, sinds 8/2018, gasloos
[ Voor 90% gewijzigd door Noxa op 17-06-2021 19:43 ]
Het ik-wil-een-warmtepomp FAQ topic- '23 MG5, douchen met wtw en Auer Edel Eau, verwarming met Vaillant Arotherm Plus.
Jij kan je terrein er nog wel bij koelen.Naalroc schreef op donderdag 17 juni 2021 @ 19:14:
Nou, dat schiet dus niet op hier, na 1 1/2 uur rust van half 4 tot 5 uur, weer opgestart, maar al gauw weer pendelen, hoewel die hele pendelperiode maar 3-4 minuten in beslag neemt.
Zie hier
[Afbeelding]
Dat wordt een beetje te gek, maar aan de andere hand niet nodig, want de ruimte temp. is nu 21,5*.
13,1 kWp, Ecodan R32 7,5 , WTW ventilatie, Daikin FTXM35M(R) (5x), Doorstroomverwarmer, Douche WTW, Emco Novette Twin met LFP accu 51.2V 40Ah, Opel Vivaro DC L3H1 75kW (12-2022).
Ik zou het toch lekker met 32mm aansluiten, bij te dun en je doet er ook nog perskoppelingen tussen daar krijg je spijt van.wmertens schreef op donderdag 17 juni 2021 @ 16:50:
Loodgieterij vraag: Ik ga mijn Sprsun CKG060V2 WP installeren met hulp van een loodgieter (geen WP kennis), en ik vraag me af hoe klein ik mijn leidingdiameter mag maken.
De WP in kwestie wil tussen de 0.5 en 1.5 l/s. Ik moet zo'n 10-15m overbruggen in huis. Mijn verwarmingcircuit staat op 2 bar.
Vraag 1: Als ik dit ingeef op https://www.mattech.nl/leidingdiameter, kom ik aan een minimum diameter van 3mm, kan dat? De WP heeft namelijk een 32mm aansluiting - ik zou het geweldig vinden om een werkbare diameter te mogen gebruiken, maar ik vind het verschil wel enorm. Is er een addertje onder het gras?
Vraag 2: Ik zou liefst zo traag mogelijk werken, dus 0.5l/s, zodat er een grotere delta-T is over de warmtewisselaar in de WP. Is dat aan of af te raden?
Met 32 valt best te werken, ik heb er tegenwoordig een hydraulische buigtang voor.
13,1 kWp, Ecodan R32 7,5 , WTW ventilatie, Daikin FTXM35M(R) (5x), Doorstroomverwarmer, Douche WTW, Emco Novette Twin met LFP accu 51.2V 40Ah, Opel Vivaro DC L3H1 75kW (12-2022).
Mogelijk, maar ik koel bij voorkeur binnenshuis, en niet mijn erfkoevlaas2 schreef op donderdag 17 juni 2021 @ 22:13:
[...]
Jij kan je terrein er nog wel bij koelen.
14kW ZubadanPUHZ-SHW140YHA+ERSC-VM2C, 200L boiler , 200L buffer, sinds 8/2018, gasloos
Eerder ook al geschreven, 32 mm stalen cv buis is een goede keus, dan wel een extra vuil afscheider in het circuit opnemen, 2x15 meter is heel wat buis.wmertens schreef op donderdag 17 juni 2021 @ 16:50:
Loodgieterij vraag: Ik ga mijn Sprsun CKG060V2 WP installeren met hulp van een loodgieter (geen WP kennis), en ik vraag me af hoe klein ik mijn leidingdiameter mag maken.
De WP in kwestie wil tussen de 0.5 en 1.5 l/s. Ik moet zo'n 10-15m overbruggen in huis. Mijn verwarmingcircuit staat op 2 bar.
Vraag 1: Als ik dit ingeef op https://www.mattech.nl/leidingdiameter, kom ik aan een minimum diameter van 3mm, kan dat? De WP heeft namelijk een 32mm aansluiting - ik zou het geweldig vinden om een werkbare diameter te mogen gebruiken, maar ik vind het verschil wel enorm. Is er een addertje onder het gras?
Vraag 2: Ik zou liefst zo traag mogelijk werken, dus 0.5l/s, zodat er een grotere delta-T is over de warmtewisselaar in de WP. Is dat aan of af te raden?
Tussen de buis en de wp zelf gebruik je flexibele slangen.
20x JA Solar 6.9KW; Fronius Symo 7.0; Panasonic J Mono 7KW; Atlantic Explorer V3
Ik heb sinds kort in onze nieuwbouw woning een Nibe VVM500 met een F2120-12 buiten unit. Het systeem is door een Nibe erkend installateur geplaatst maar ik heb mijn twijfels bij de kennis en kunde van dit bedrijf.
Inmiddels heb ik al een paar keer met Nibe gebeld maar zij geven natuurlijk niet thuis en verwijzen naar de installateur. De installateur verwijst naar het terugzetten van fabrieksinstellingen, ontluchten en zelf software updaten en dan zou het allemaal wel goed moeten komen, de Nibe regelt zich namelijk helemaal vanzelf in standje "auto".
Het systeem kan zowel verwarmen als koelen en is aangesloten op twee open vloerverwarmingsverdelers zonder pomp. De CV pomp van de warmtepomp draait standaard 15-20% en wordt volledig door de Nibe geregeld.
Ik heb de koelinstellingen inmiddels overgenomen van de Nibe instructie:
https://www.nibe.eu/downl..._verwarmen_VVM310_500.pdf
Echter, het systeem heeft gewoon erg veel korte runs. Nibe zelf geeft aan dat per draai-uur, maximaal 3 runs mogen plaatsvinden. Dit vind ik zelf al erg veel maar mijn systeem draait er zelfs nog meer.
:no_upscale():strip_icc():fill(white):strip_exif()/f/image/D3PEeyBRsroU8WVuVH6HM78D.jpg?f=user_large)
In totaal heb ik nu 981 compressorstarts op 176 draaiuren (systeem staat vandaag exact 3 weken geïnstalleerd):
:no_upscale():strip_icc():fill(white):strip_exif()/f/image/2DNvZumlKJv6vEKQAPdJ02fC.jpg?f=user_large)
Als ik via Nibe Uplink naar de meldingen van het systeem kijk dan staan er in principe geen alarmmeldingen maar wel een hoop "informatieve meldingen". In koelmodus krijg ik iedere 15-20 minuten de volgende melding:
- Alarmnummer: 342 - Lage temp. water in
:no_upscale():strip_icc():fill(white):strip_exif()/f/image/M1pNngd2Z8u8jPQN2FjtY4y2.jpg?f=user_large)
Dit is naar mijn mening ook het moment waarop de compressor afschakelt om vervolgens 10-15 minuten later weer in te schakelen omdat de gewenste kamertemperatuur uiteraard nog niet bereikt is. Dit gaat zo de hele dag door, met als gevolg dat de compressor steeds aan en uit slaat.
Naast bovenstaande melding krijg ik ook geregeld de volgende melding. Ik denk dat deze gerelateerd is aan het opwarmen van het boilervat. De melding ontstaat namelijk ook om de 10-15 minuten maar dan wanneer de warmtepomp in een andere vraag voorziet (warm water of verwarming):
- Alarmnummer: 163 - Hoge ingaande temperatuur condensor
:strip_exif()/f/image/ddxRmIaRTbTmSTOrOACYcqCm.jpg?f=fotoalbum_large)
Al met al lijkt dit met name de oorzaak te zijn van de korte runs / pendelgedrag van de warmtepomp. Ik heb inmiddels de instellingen ook weer eens gereset naar de standaardinstellingen maar dit brengt niet veel verschil.
Onderstaand een voorbeeldje van waardes in de warmtepomp op het moment dat deze uit springt:
:strip_exif()/f/image/2b0UmvHUNxok61KClCisyBQL.jpg?f=fotoalbum_large)
Ik zoek eigenlijk naar wat tips om de instellingen in het (service) menu van de Nibe VVM500 aan te kunnen passen zodat dit gedrag en de bovenstaande meldingen afnemen. Ik wil liefst naar wat langere runs toe waarbij een constantere temperatuur richting de vloerverwarmingsverdeler geleverd gaat worden en de compressor niet constant aan/uit springt.
Dit lijkt me namelijk niet "normaal":
:strip_exif()/f/image/yY3qNEIqbtvTUqx17ym2EGXT.jpg?f=fotoalbum_large)
[ Voor 6% gewijzigd door RayMotix op 18-06-2021 15:26 ]
Dit topic is gesloten.