WP | SP, Daikin FTXM35M/RXM35M
Hier ook. Beide buitenunits via de app op max 60%. Buiten 12 graden. Woonkamer geprogrammeerd voor de ochtend en avond. De werkkamers voor overdag. Tot nu toe gaat dat prima. Als het niet heel koud wordt dan blijft de CV nog een poosje uit.ron321 schreef op woensdag 29 september 2021 @ 20:13:
Vandaag voor het eerst de airco aan voor verwarming, zodoende kan de ketel nog een poosje uitblijven totdat de vloer te koud wordt.
Bevalt tot nu toe goed.
Maarten
Wat die elektraprijzen betreft: zolang je genoeg opwekt met zonnepanelen maakt het allemaal niks uit
Bedenk alvast zelf waar je de binnen en buitenunit kwijt zou willen. Zou alvast de capaciteit enigszins berekenen zodat je een weerwoord hebt mochten ze een veel te zware unit aan willen smeren.BaBoK schreef op woensdag 29 september 2021 @ 20:17:
Morgen komt er een installateur bij mij een offerte opnemen voor een L/L warmtepomp.
Ik wil graag de BG (80m2) een unit hebben en de slaapkamer op 1e verdieping. Reden koelen en verwarmen.
Ik twijfel om de overige 2 slaapkamers van de kinderen ook te voorzien van een unit.
Hebben jullie nog tips om met de installateur tijdens de offerte door te nemen of te vragen?
Zijn er mensen hier die ook gebruik maken van infrarood warmte panelen?
Wil je ook verwarmen?
Dan is ‘t advies beneden een single, boven een triple (of een duo en twee singles (moet je wel maar net kwijt kunnen
PV 4915wp op oost, 2680 wp op west, 1900 wp op zuid. pvoutput - AUX 8 kW bi bloc
Soms wil je het net een graadje warmer en het is zonde om heel de vloer hiervoor op te stoken, we hebben vloerverwarming als hoofdverwarming met een vrij dikke laminaatvloer erover dus opwarmtijd is relatief langzaam.
Ik vind het wel jammer dat de temperatuur wordt gemeten voor de verdamper, bij koelen niet zo'n probleem maar bij verwarming scheelt het toch een graad of 3/4.
Handiger zou zijn om de temperatuur te meten via een sensor in de afstandbediening.
Kan nog wel een losse bedieningspaneel koppelen met temperatuuropnemer maar dat kan helaas alleen bedraad bij dit merk/type airco.


Bovenste is van de master bedroom, die heb ik vorig jaar geinstalleerd en al heel veel mee gekoeld.
Alleen op een veels te grote beugel, dat wel
Ga ik nog wel een keer aanpassen, aan de andere kant zit dit naast mijn huis en hier kom ik allen voor de kliko's.
[ Voor 14% gewijzigd door -Junkiexp- op 29-09-2021 23:37 ]
3840 Wp pal op zuid zonder schaduw, Zuid-Holland zuid - Panasonic WH-MDC07J3E5 monoblock warmtepomp - Atlantic Explorer V4 200 liter coil warmtepompboiler - Technea Shower HR Tube 1-21 douchepijp-wtw - gasloos sinds 13-04-2024
BeQuietAndDrive schreef op woensdag 29 september 2021 @ 09:30:
@Breezz Hier hangt beneden een Daikin 5kW voor bijna de dubbele oppervlakte (ca 90 m2), vrijstaande woning. Wat belangrijk is, is hoe goed de woning geïsoleerd is. Hier een woning van 20 jaar oud, dus wel geïsoleerd, maar zeker niet het nieuwste super +++ HRRRR yo! glas erin. En grote raampartijen vol op zuid. 's winters koelt zo'n huis nog best af, merkbaar meer dan onze vorige tussenwoning met meestokende buren
Mijn ervaring: koelen lukt met de spreekwoordelijke 2 vingers in de neus. Voor alleen koelen had ik waarschijnlijk met 3,5 kW meer dan genoeg gehad (wel hebben we screens voor alle ramen op zuid, dat scheelt ook).
Verwarmen moet hij toch echt wel harder aan de bak. Ik ga niet zeggen dat hij die 5kW vol trekt (geen idee eigenlijk), maar zeker afgelopen winter met nachten van -10 was een beetje kracht toch wel lekker, hij moet namelijk echt wel wat lucht kunnen verplaatsen om de hele ruimte warm te krijgen en houden.
We hebben dan wel de normale verwarming compleet uit gehad, en alleen voor het comfort op bepaalde koude dagen de vloerverwarming er zachtjes bij aangehad nog. Desondanks zeer tevreden met hoe goed hij de woning kon verwarmen, en de vier radiatoren in de woonkamer kunnen tzt wel verwijderd worden.
Hier ook single split trouwens, boven nog eentje. Was goedkoper en efficiënter, dus wat mij betreft een no brainer. Hier op het platte dak kunnen wel 8 units staan als het moet.
Verwijderd
ex belastingen bedoelde ikmr_evil08 schreef op woensdag 29 september 2021 @ 20:20:
[...]
3x hoe kom je daar bij?
Ik heb nog een contract met 0,21 cent per kw, het is nu 0,31 cent per kw geworden als ik op de vergelijkingssites kijk.
Die Haier heb ik ook zo te zien. Ik vind ze erg fijn en stil. Eentje op zolder, eentje op de master bedroom en eentje in de serre. Die laatste is een paar weken nauwelijks aan geweest om te koelen en toen ik gisteren wilde verwarmen kwam er toch al een muffe lucht uit. Van het weekend even open maken en poetsen.-Junkiexp- schreef op woensdag 29 september 2021 @ 23:35:
Sinds vorig weekend hier ook een 3.5 kW warmtepomp voor de woonkamer, voornamelijk bedoelt voor het voor en naseizoen.
Soms wil je het net een graadje warmer en het is zonde om heel de vloer hiervoor op te stoken, we hebben vloerverwarming als hoofdverwarming met een vrij dikke laminaatvloer erover dus opwarmtijd is relatief langzaam.
Ik vind het wel jammer dat de temperatuur wordt gemeten voor de verdamper, bij koelen niet zo'n probleem maar bij verwarming scheelt het toch een graad of 3/4.
Handiger zou zijn om de temperatuur te meten via een sensor in de afstandbediening.
Kan nog wel een losse bedieningspaneel koppelen met temperatuuropnemer maar dat kan helaas alleen bedraad bij dit merk/type airco.
[Afbeelding]
[Afbeelding]
Bovenste is van de master bedroom, die heb ik vorig jaar geinstalleerd en al heel veel mee gekoeld.
Alleen op een veels te grote beugel, dat wel![]()
Ga ik nog wel een keer aanpassen, aan de andere kant zit dit naast mijn huis en hier kom ik allen voor de kliko's.
5670PV op OzOOO, 5640PV op WnWWW, 3150PV op muur op ZZZW, vloerisolatie, HR++,dakisolatie, PANA 9Jmonoblock WP, Ioniq EV 2017
Ben benieuwd naar je ervaringen met Haier en verwarmen. Ben er zelf niet zo mega over te spreken. Het is dat ik zonnepanelen heb waardoor de stroom gratis is
PV 4915wp op oost, 2680 wp op west, 1900 wp op zuid. pvoutput - AUX 8 kW bi bloc
Ik heb het niet gigantisch in detail gemeten, maar in de Daikin app kun je dat aardig zien. Ik had hier reeds een overschot aan zonnepanelen, dus we merken dat niet echt op de jaarrekening.Martaz49 schreef op woensdag 29 september 2021 @ 23:46:
Mag ik vragen hoe veeel extra kw je verbruikte met de airco's, ivm met aanschaf zonnepanelen
[...]
Koelen kost echt bijna niets. Verwarmen zat de benedenunit (de 5kW) bijv. in januari van dit jaar op zo'n 450 kWh dacht ik. Dat is dus 3 euro per dag, als je de stroom moet kopen.
Er zijn in dit topic (of het vorige) wel voldoende ervaringen te lezen van mensen die het verbruik in detail meten en bijhouden.
[ Voor 10% gewijzigd door BeQuietAndDrive op 30-09-2021 08:52 ]
I'm only responsible for what I say, not for what you understand.
Daikin adverteert er mee (Demand control) maar dit zit alleen in de app. Ik had zelf de optie in de app tot medio juni, sindsdien is deze verdwenen dus het geldt niet voor iedereen om onduidelijke reden. Ook is recentelijk de comfort modus bij mij uit de app verdwenen.Scooper schreef op woensdag 29 september 2021 @ 15:06:
Het zou handig zijn als je een airco niet alleen kon instellen op een setpoint, maar ook vast zou kunnen zetten op een bepaald vermogen.
Bij mij hangt de unit tegen een muur die warm kan worden, dan gaat de unit dus ineens vol gas draaien terwijl dat helemaal niet wenselijk is. Als je hem vast zou kunnen zetten op een bepaald vermogen zou je daar geen last van hebben. Zijn er units die dat via de api kunnen?
5440Wp O/W op plat dak | 3MXM52N2V1B8 i.c.m. 1xFTXM35M2V1B + 2xFTXM25M2V1B | RTX4090+7800X3D
Alles kan, maar voor een apparaat van bijna 1000 euro (fvxm25a) zou dit niet moeten. Dit moet makkelijk met een software fix op te lossen zijn.ThinkPadd schreef op donderdag 30 september 2021 @ 09:26:
Ik lees berichten m.b.t. overshoots enzo. Zou je als Tweaker niet de temperatuursensor in de unit kunnen verlengen met een stuk draad en hem een paar meter verderop op de muur kunnen bevestigen, net als met een kamerthermostaat?
Ik heb het idee dat 1 van mijn units er echt last van heeft. De temperatuursensor geeft daar heel snel 27 graden aan terwijl het nog geen 20 is. Gevolg: stopt met verwarmen. Andere unit heeft hier geen last van.
Edit: ik lees in deze post misschien iets interessants. Wel van een paar jaar geleden, dus zou dat nog steeds van toepassing zijn?
[ Voor 13% gewijzigd door B2 op 30-09-2021 10:37 ]
Ligt dat niet meer aan de plaatsing van je unit? E.g. dat er kortsluiting in de luchtstroom ontstaat waardoor ie zn eigen uitblaaslucht meteen weer gaat aanzuigen? Die luchstroom is dan idd 27 graden. Bij de meeste daikin units (deze niet gecheckt) kan je de interne temperatuursensor verplaatsen van links naar rechts of andersom. Dat staat dan in de installatiehandleiding hoe dat moet. Dat zou ik eerst proberen.B2 schreef op donderdag 30 september 2021 @ 10:11:
[...]
Alles kan, maar voor een apparaat van bijna 1000 euro (fvxm25a) zou dit niet moeten. Dit moet makkelijk met een software fix op te lossen zijn.
Ik heb het idee dat 1 van mijn units er echt last van heeft. De temperatuursensor geeft daar heel snel 27 graden aan terwijl het nog geen 20 is. Gevolg: stopt met verwarmen. Andere unit heeft hier geen last van.
Edit: ik lees in deze post misschien iets interessants. Wel van een paar jaar geleden, dus zou dat nog steeds van toepassing zijn?
All-electric.
Ik vrees dat dat niet echt gaat. Dat veranderd de weerstand en dat zou de uitlezing beïnvloeden denk ik?ThinkPadd schreef op donderdag 30 september 2021 @ 09:26:
Ik lees berichten m.b.t. overshoots enzo. Zou je als Tweaker niet de temperatuursensor in de unit kunnen verlengen met een stuk draad en hem een paar meter verderop op de muur kunnen bevestigen, net als met een kamerthermostaat?
De exacte weerstanden staan bij Haier wel in de documentatie, dus als je het voor elkaar krijgt om ze hetzelfde te houden dan zou het kunnen
* Glashelder is geen elektrotechnicus
PV 4915wp op oost, 2680 wp op west, 1900 wp op zuid. pvoutput - AUX 8 kW bi bloc
Die buitenunits hangen wel heel erg "opgesloten" tussen de schutingen.-Junkiexp- schreef op woensdag 29 september 2021 @ 23:35:
Bovenste is van de master bedroom, die heb ik vorig jaar geinstalleerd en al heel veel mee gekoeld.
Alleen op een veels te grote beugel, dat wel![]()
Ga ik nog wel een keer aanpassen, aan de andere kant zit dit naast mijn huis en hier kom ik allen voor de kliko's.
Het zal wel werken maar als die twee units steeds gedeeltelijk hun uitblaaslucht recyclen zal dat behoorlijk nadelig zijn voor het energieverbruik.
Ik zou ook een timelaps recording willen zien als de bovenste unit een defrost doet bij mistig weer, en een lading ijzig water naar beneden gooit..ASW1 schreef op donderdag 30 september 2021 @ 11:18:
[...]
Die buitenunits hangen wel heel erg "opgesloten" tussen de schutingen.
Het zal wel werken maar als die twee units steeds gedeeltelijk hun uitblaaslucht recyclen zal dat behoorlijk nadelig zijn voor het energieverbruik.
Ben ik nou zo dom, of is de rest zo slim?
Bedankt!Glashelder schreef op woensdag 29 september 2021 @ 22:43:
Bedenk alvast zelf waar je de binnen en buitenunit kwijt zou willen. Zou alvast de capaciteit enigszins berekenen zodat je een weerwoord hebt mochten ze een veel te zware unit aan willen smeren.
Wil je ook verwarmen?
Dan is ‘t advies beneden een single, boven een triple (of een duo en twee singles (moet je wel maar net kwijt kunnen))). Een unit met 4 poorten zal te zwaar zijn voor als je alleen beneden verwarmt.
Wellicht even wat uitleg over de woning. Een tweekapper uit 1992.
1 Slaapkamer ca. 45m3 boven wil ik graag een binnen unit hebben hangen.
Doel koelen & verwarmen.
De adviseur sprak over een 2kw buitenunit maar indien ik de temperatuur ook wat zou wil verspreiden over de andere kamers zou ik beter voor een 2.2 kw kunnen gaan.
De BG is 135m3 13mtr lang inc. keuken.
Doel koelen & verwarmen.
De adviseur sprak over een 3,6kw buitenunit
Adviseur benoemde een 5kw buitenunit voor dit samen.
Zouden jullie voor 2 losse buiten units gaan? Zo ja waarom?
De plaatsing van de Slaapkamer en BG binnenunit liggen strategisch gezien erg goed bij elkaar.
Wat bedoel je met unit met 4 poorten?
EV 82kWh; WP: ME PUZ-SWM120YAA + ERSF-VM2E + OSO boiler 300L RVS 3.1m2; PV: 13640 Wp O/W + SMA STP 10.0; AC: MTS2R-18HDI + MTS4R-28HDI-V2; Gasloos 08-2025
Mijn vrouw ziet dat niet zo zitten
Wie heeft ook de unit boven het bed en kan wat delen over zijn/haar ervaringen?
De ene levert Daikin, de andere LG, mocht dat uitmaken.
Van de LG begreep ik dat je ook de hoeken verticaal en horizontaal waarmee e waaier draait zelf kan begrenzen. Geen idee of dat bij Daikin ook kan.
Op mijn werkkamer to be stelt de een een vloerstaande unit voor, maar die is fors duurder.
De ander wil em op de muur achter me hangen, zodat ie over me heen blaast. Maar daar is de afstand muur - raam maar 2,6m.
We twijfelen wat daar te doen. Gedachten?
[ Voor 3% gewijzigd door Tacoos op 30-09-2021 18:39 ]
Doe maar gewoon, dan doe je al gek genoeg...
Je kunt bij Daikin de swingstand niet begrenzen. Niet standaard in ieder geval. Je kunt hem wel richten, maar als je dan de swingstand aanzet dan swingt hij gewoon over de volledige hoek. Wel kun je de horizontale en verticale swingstand los van elkaar aanzetten.
12 × LG 330Wp (Enphase) | Daikin FTXM-N 3,5+2,0+2,0kW | Panasonic KIT-WC03J3E5 3kW
Het is alleen de onderste waarmee verwarmt gaat worden, en als het echt koud is gaat toch de cv ketel aan.BarryH schreef op donderdag 30 september 2021 @ 08:30:
@-Junkiexp- Ben benieuwd of in de winter de buitenunits de koude lucht goed kwijt kunnen of dat die in deze ruimte blijven hangen waardoor je snel defrosts en lagere capaciteit krijgt.
Zeker niet het meest ideaal zo maar ze staan wel mooi uit het zicht in een hoekje waar ik verder toch niets mee doe.
3840 Wp pal op zuid zonder schaduw, Zuid-Holland zuid - Panasonic WH-MDC07J3E5 monoblock warmtepomp - Atlantic Explorer V4 200 liter coil warmtepompboiler - Technea Shower HR Tube 1-21 douchepijp-wtw - gasloos sinds 13-04-2024
Valt opzicht wel mee denk ik, schuttingen zijn ook niet helemaal dicht dus het waait er ook wel door.ASW1 schreef op donderdag 30 september 2021 @ 11:18:
[...]
Die buitenunits hangen wel heel erg "opgesloten" tussen de schutingen.
Het zal wel werken maar als die twee units steeds gedeeltelijk hun uitblaaslucht recyclen zal dat behoorlijk nadelig zijn voor het energieverbruik.
Daarnaast zullen ze zelden tegelijk samen aan staan, in de slaapkamer zal ik nauwelijks verwarmen en in de woonkamer nauwelijks koelen.
3840 Wp pal op zuid zonder schaduw, Zuid-Holland zuid - Panasonic WH-MDC07J3E5 monoblock warmtepomp - Atlantic Explorer V4 200 liter coil warmtepompboiler - Technea Shower HR Tube 1-21 douchepijp-wtw - gasloos sinds 13-04-2024
Wij hebben de binnenunit ook boven ons bed, en dan de lucht recht vooruit laten blazen, werkt perfect.
Je wilt juist dat de lucht van je af gaat en niet naar je toe.
3840 Wp pal op zuid zonder schaduw, Zuid-Holland zuid - Panasonic WH-MDC07J3E5 monoblock warmtepomp - Atlantic Explorer V4 200 liter coil warmtepompboiler - Technea Shower HR Tube 1-21 douchepijp-wtw - gasloos sinds 13-04-2024
Dat is niet waar natuurlijk. Anders zou je dit terugleveren en er geld voor krijgen. Nu niet.Glashelder schreef op donderdag 30 september 2021 @ 08:47:
Het is dat ik zonnepanelen heb waardoor de stroom gratis is.
Nou ja, dan is de stroom op zijn minst goedkoop.jobr schreef op donderdag 30 september 2021 @ 19:18:
[...]
Dat is niet waar natuurlijk. Anders zou je dit terugleveren en er geld voor krijgen. Nu niet.
Maarten
Ok sorry, goedkoop inderdaadjobr schreef op donderdag 30 september 2021 @ 19:18:
[...]
Dat is niet waar natuurlijk. Anders zou je dit terugleveren en er geld voor krijgen. Nu niet.
Denk dat de Haier ongeveer 30% aan euro’s bespaard t.o.v. gas hier. Vergeleken met anderen is dat niet echt super
Heb hier voor mijn pa een Mitsubishi Electric MSZ-EF35VGK-W klaar staan. Binnenkort eens kijken hoeveel beter die het doet
PV 4915wp op oost, 2680 wp op west, 1900 wp op zuid. pvoutput - AUX 8 kW bi bloc
Ja dat begrijp ik dus niet waarom het bij een aantal fout gaat tijdens verwarmen, hier klopt het gewoon tenzij de unit op zijn minimaal draait dan pas tilt die de temperatuur wat op maar nooit 3 tot 4c, het is max 1,5 tot 2c hier.-Junkiexp- schreef op woensdag 29 september 2021 @ 23:35:
Ik vind het wel jammer dat de temperatuur wordt gemeten voor de verdamper, bij koelen niet zo'n probleem maar bij verwarming scheelt het toch een graad of 3/4.
Of wel eens in de winter bij koude muren is er een kleine afwijking maar dat wordt wel weer recht getrokken later.
[ Voor 16% gewijzigd door mr_evil08 op 30-09-2021 20:35 ]
WP | SP, Daikin FTXM35M/RXM35M
Bij mij is de confor alleen bij de woonkamer (stylish) verdwenen en een eco mode iets voor in de plaats gekregen geen idee wat dat precies doet, ik begrijp de uitlrg niet helemaal.Team-RiNo schreef op donderdag 30 september 2021 @ 10:10:
[...]
Daikin adverteert er mee (Demand control) maar dit zit alleen in de app. Ik had zelf de optie in de app tot medio juni, sindsdien is deze verdwenen dus het geldt niet voor iedereen om onduidelijke reden. Ook is recentelijk de comfort modus bij mij uit de app verdwenen.
De slaapkamers hebbennde prefera hangen dasr isbde economo nog welnaanwezig.
Het is een flink volume dat door zo'n buitenunit waait, dat vliegt niet zomaar weg door een paar kiertjes, als je in dat hoekje gaat staan dan zul je wel merken dat het in de zomer daar een stuk heter wordt en in de winter veel kouder.-Junkiexp- schreef op donderdag 30 september 2021 @ 19:00:
[...]
Valt opzicht wel mee denk ik, schuttingen zijn ook niet helemaal dicht dus het waait er ook wel door.
Daarnaast zullen ze zelden tegelijk samen aan staan, in de slaapkamer zal ik nauwelijks verwarmen en in de woonkamer nauwelijks koelen.
Maar goed, niet altijd is alles mogelijk en soms is een suboptimale oplossing acceptabel bij gebrek aan alternatief, al staat bij mij zelf energieverbruik wel hoog op het prioriteitenlijstje. Dit kost je gegarandeerd x procent meer stroom, hoeveel precies geen idee.
Het kost inderdaad meer energie, echter verwacht ik niet dat dit bijvoorbeeld 50% is.ASW1 schreef op donderdag 30 september 2021 @ 21:04:
[...]
Het is een flink volume dat door zo'n buitenunit waait, dat vliegt niet zomaar weg door een paar kiertjes, als je in dat hoekje gaat staan dan zul je wel merken dat het in de zomer daar een stuk heter wordt en in de winter veel kouder.
Maar goed, niet altijd is alles mogelijk en soms is een suboptimale oplossing acceptabel bij gebrek aan alternatief, al staat bij mij zelf energieverbruik wel hoog op het prioriteitenlijstje. Dit kost je gegarandeerd x procent meer stroom, hoeveel precies geen idee.
Zeker als ik het energieverbruik monitor zie ik absoluut geen rare zaken, in de zomer met koelen draait de bovenste unit praktisch altijd in de laagste stand.
Omdat ik met de bovenste voornamelijk koel heb ik deze ook wat hoger gehangen, warme lucht stijgt dus dat scheelt ook aanzienlijk.
Maar de COP/EER van dit merk is standaard al niet zo denderend, ik heb zelf mijn F-gassen erkenning en kan deze units echt voor een habbekrats inkopen dus het is ook een beetje experimenteren of het verwarmen überhaupt te doen is qua comfort, ik moet er nog even aan wennen zullen we maar zeggen.
3840 Wp pal op zuid zonder schaduw, Zuid-Holland zuid - Panasonic WH-MDC07J3E5 monoblock warmtepomp - Atlantic Explorer V4 200 liter coil warmtepompboiler - Technea Shower HR Tube 1-21 douchepijp-wtw - gasloos sinds 13-04-2024
Met koelen ga je er waarschijnlijk weinig last van hebben. De warme lucht stijgt wel. Met verwarmen is dat anders. De koude lucht blijft hangen en daarmee heb je de kans dat de lucht rond de buitenunits steeds kouder wordt.-Junkiexp- schreef op donderdag 30 september 2021 @ 21:32:
[...]
Het kost inderdaad meer energie, echter verwacht ik niet dat dit bijvoorbeeld 50% is.
Zeker als ik het energieverbruik monitor zie ik absoluut geen rare zaken, in de zomer met koelen draait de bovenste unit praktisch altijd in de laagste stand.
Omdat ik met de bovenste voornamelijk koel heb ik deze ook wat hoger gehangen, warme lucht stijgt dus dat scheelt ook aanzienlijk.
Maar de COP/EER van dit merk is standaard al niet zo denderend, ik heb zelf mijn F-gassen erkenning en kan deze units echt voor een habbekrats inkopen dus het is ook een beetje experimenteren of het verwarmen überhaupt te doen is qua comfort, ik moet er nog even aan wennen zullen we maar zeggen.
Als je aan het experimenteren bent dan zou het onteressant zijn om eens buitentemperatuurmeters te plaatsen om te zien of het echt veel uitmaakt.
In elk geval leuk dat je het allemaal zelf kan.
Maarten
Econo heb ik nog op alle units maar met Demand control kon ik de units met een slider instellen op (ik geloof?) 40-100% vermogen, die is verdwenen.squareware schreef op donderdag 30 september 2021 @ 20:43:
[...]
Bij mij is de confor alleen bij de woonkamer (stylish) verdwenen en een eco mode iets voor in de plaats gekregen geen idee wat dat precies doet, ik begrijp de uitlrg niet helemaal.
De slaapkamers hebbennde prefera hangen dasr isbde economo nog welnaanwezig.
5440Wp O/W op plat dak | 3MXM52N2V1B8 i.c.m. 1xFTXM35M2V1B + 2xFTXM25M2V1B | RTX4090+7800X3D
Waarom niet boven het bed? Zie mijn opzet hier, totaal geen last van omdat de airflow over je heen gaat, die voel je dus niet. Ramen zitten links, verder niks schuin.Tacoos schreef op donderdag 30 september 2021 @ 18:25:
Vanwege schuine wanden en ramen, adviseren 2 installateurs op onze slaapkamer de binnenuit boven ons bed te hangen. Van die muur tot tegenoverliggende raampartij is 4,5m.
Mijn vrouw ziet dat niet zo zitten
Wie heeft ook de unit boven het bed en kan wat delen over zijn/haar ervaringen?
De ene levert Daikin, de andere LG, mocht dat uitmaken.
Van de LG begreep ik dat je ook de hoeken verticaal en horizontaal waarmee e waaier draait zelf kan begrenzen. Geen idee of dat bij Daikin ook kan.
Op mijn werkkamer to be stelt de een een vloerstaande unit voor, maar die is fors duurder.
De ander wil em op de muur achter me hangen, zodat ie over me heen blaast. Maar daar is de afstand muur - raam maar 2,6m.
We twijfelen wat daar te doen. Gedachten?
5440Wp O/W op plat dak | 3MXM52N2V1B8 i.c.m. 1xFTXM35M2V1B + 2xFTXM25M2V1B | RTX4090+7800X3D
Ik moet zeggen dat de kamer binnen een paar minuten warmer was maar dat de airco (Daiko perfera) toch nog behoorlijk wat geluid maakt ook in de stilste stand. En als je dan TV aan het kijken ben en je hoort de binnen unit blazen dan is dit toch hinderlijk.
Ik heb een U kamer en vraag me nu wel af of ik deze unit beter in de andere ruimte had moeten hangen.
Mijn idee om de boel te verwarmen met de airco zal dan waarschijnlijk alleen overdag gebeuren en avonds toch de vloerverwarming.
4800 Wp 10x ZO 6x NW https://pvoutput.org/intraday.jsp?id=74451&sid=66030
Hoeveel kW hangt er in je woonkamer?merlin1201 schreef op vrijdag 1 oktober 2021 @ 09:10:
Gister avond voor het eerst de airco gebruikt om de woonkamer wat op te warmen.
Ik moet zeggen dat de kamer binnen een paar minuten warmer was maar dat de airco (Daiko perfera) toch nog behoorlijk wat geluid maakt ook in de stilste stand. En als je dan TV aan het kijken ben en je hoort de binnen unit blazen dan is dit toch hinderlijk.
Ik heb een U kamer en vraag me nu wel af of ik deze unit beter in de andere ruimte had moeten hangen.
Mijn idee om de boel te verwarmen met de airco zal dan waarschijnlijk alleen overdag gebeuren en avonds toch de vloerverwarming.
9040 Wp | Zendure 15,4 kWh | MHI SCM60/SCM40/SRC25
De binnenunit maakt met verwarmen niet meer geluid dan met koelen. Heb je tijdens het koelen het dan niet als hinderlijk ervaren?merlin1201 schreef op vrijdag 1 oktober 2021 @ 09:10:
Gister avond voor het eerst de airco gebruikt om de woonkamer wat op te warmen.
Ik moet zeggen dat de kamer binnen een paar minuten warmer was maar dat de airco (Daiko perfera) toch nog behoorlijk wat geluid maakt ook in de stilste stand. En als je dan TV aan het kijken ben en je hoort de binnen unit blazen dan is dit toch hinderlijk.
Ik heb een U kamer en vraag me nu wel af of ik deze unit beter in de andere ruimte had moeten hangen.
Mijn idee om de boel te verwarmen met de airco zal dan waarschijnlijk alleen overdag gebeuren en avonds toch de vloerverwarming.
Het lijkt mij bijna niet mogelijk om de fluisterstand (want de laagste stand is) als hinderlijk te ervaren tijdens het TV kijken. Stand 1 kan ik nog wel enigzins inkomen, maar dat is ook een kwestie van gewenning imo.
Of je de unit beter in de andere ruimte had kunnen hangen is de spreekwoordelijke koe in zijn kont kijken
Ik heb een 5kw daikin en idd met koelen hetzelfde geluid, maar dat heb ik dit jaar nog niet veel kunnen testen. Tis niet hard hoor maar ik ervaar het als hinderlijk tijdens mijn favoriete serie 😎
Overigens is deze aangeschaft voor het koelen verwarmen kwam later als idee.
4800 Wp 10x ZO 6x NW https://pvoutput.org/intraday.jsp?id=74451&sid=66030
Is nog altijd 100x beter dan de pelletkachel die hier tot voor kort stond, wat een lawaaiding was dat.
Voor onze situatie neig ik naar gecentreerd boven het bed, verder nagenoeg gelijk.Team-RiNo schreef op donderdag 30 september 2021 @ 22:46:
[...]
Waarom niet boven het bed? Zie mijn opzet hier, totaal geen last van omdat de airflow over je heen gaat, die voel je dus niet. Ramen zitten links, verder niks schuin.
[Afbeelding]
Goed om te horen dat dit gewoon kan werken.
Doe maar gewoon, dan doe je al gek genoeg...
Je went eraan, na een tijdje hoor je het niet meer of stoor je je er niet meer aan.merlin1201 schreef op vrijdag 1 oktober 2021 @ 10:16:
Haha idd, achteraf is altijd makkelijk.
Ik heb een 5kw daikin en idd met koelen hetzelfde geluid, maar dat heb ik dit jaar nog niet veel kunnen testen. Tis niet hard hoor maar ik ervaar het als hinderlijk tijdens mijn favoriete serie 😎
Overigens is deze aangeschaft voor het koelen verwarmen kwam later als idee.
Heb m hier zelf altijd geforceerd op een hogere stand staan omdat dat beter is voor het rendement
PV 4915wp op oost, 2680 wp op west, 1900 wp op zuid. pvoutput - AUX 8 kW bi bloc
Zoiets?ThinkPadd schreef op donderdag 30 september 2021 @ 09:26:
Ik lees berichten m.b.t. overshoots enzo. Zou je als Tweaker niet de temperatuursensor in de unit kunnen verlengen met een stuk draad en hem een paar meter verderop op de muur kunnen bevestigen, net als met een kamerthermostaat?
http://www.daikinac.com/c...ature-sensor-krcs01-1b4b/
Daikin Sensira FTXF25A - RXF25A / Daikin Stylish FTXA35BT - RXA35A / Daikin Stylish FTXA25BB - RXA25A 3900Wp vol op het zuiden
Ik heb gisteren nog wat verder getest en gemeten. Bij mij is het echt geen meetfout, ik haal de gemeten binnentemperatuur op van de binnenunits zelf en die klopt gewoon (in parallel gemeten met een onafhankelijke sensor verderop). De units hun 'echte' setpoint blijkt echter systematisch ingestelde setpoint + 4 graden te zijn. Puur een firmware issue. Ik moet m'n units dus systematisch 4 graden lager zetten dan de temperatuur die ik wil. Compleet van de pot gerukt, en al zéker bij apparaten van deze prijsklasse.ThinkPadd schreef op donderdag 30 september 2021 @ 09:26:
Ik lees berichten m.b.t. overshoots enzo. Zou je als Tweaker niet de temperatuursensor in de unit kunnen verlengen met een stuk draad en hem een paar meter verderop op de muur kunnen bevestigen, net als met een kamerthermostaat?
Hier goed te zien:
[ Voor 4% gewijzigd door Slonzo op 02-10-2021 11:02 ]
Ik heb nu een eerste offerte ontvangen waarbij Toshiba wordt geleverd:
- RAS-3M26U2AVG (7,5 kW)
- 1x RAS-B16J2KVSG (4,6kW)
- 2x RAS-B10J2KVSG (2,5 kW)
- Incl. 17m koelleiding
- Excl. zaken als condenspompen, wifi units, trillingsdemper
Prijs van de offerte is €6200 exclusief btw.
Het is natuurlijk pas een 1e offerte en ik heb nog niet heel veel kennis op dit vlak maar voor mijn gevoel zit het aan de hoge kant. Eerst maar eens wat andere offertes afwachten.
Mocht iemand goede ervaringen hebben met een aanbieder (regio Nijmegen) dan hou ik mij aanbevolen via PM.
KliMate in Nijmegen. Al meerdere geplaatstOwen4 schreef op zaterdag 2 oktober 2021 @ 11:22:
Nu we richting de winter gaan ben ik een offertetraject gestart voor airconditioning in de volgende ruimten: woonkamer (75 m3), slaapkamer (32 m3) en zolder (26,7 m3). Qua merk of type nog geen voorkeur maar neig naar Toshiba of Daikin.
Ik heb nu een eerste offerte ontvangen waarbij Toshiba wordt geleverd:
- RAS-3M26U2AVG (7,5 kW)
- 1x RAS-B16J2KVSG (4,6kW)
- 2x RAS-B10J2KVSG (2,5 kW)
- Incl. 17m koelleiding
- Excl. zaken als condenspompen, wifi units, trillingsdemper
Prijs van de offerte is €6200 exclusief btw.
Het is natuurlijk pas een 1e offerte en ik heb nog niet heel veel kennis op dit vlak maar voor mijn gevoel zit het aan de hoge kant. Eerst maar eens wat andere offertes afwachten.
Mocht iemand goede ervaringen hebben met een aanbieder (regio Nijmegen) dan hou ik mij aanbevolen via PM.
Qua prijs ga je niets winnen, te korten qua chips raakt ook de airco zijde, inclusief het dure vervoer dus verwacht geen wonderen nu het najaar begint.
Dat lijkt best veel op een offerte van toshiba die ik vorige week heb ontvangen.Owen4 schreef op zaterdag 2 oktober 2021 @ 11:22:
Nu we richting de winter gaan ben ik een offertetraject gestart voor airconditioning in de volgende ruimten: woonkamer (75 m3), slaapkamer (32 m3) en zolder (26,7 m3). Qua merk of type nog geen voorkeur maar neig naar Toshiba of Daikin.
Ik heb nu een eerste offerte ontvangen waarbij Toshiba wordt geleverd:
- RAS-3M26U2AVG (7,5 kW)
- 1x RAS-B16J2KVSG (4,6kW)
- 2x RAS-B10J2KVSG (2,5 kW)
- Incl. 17m koelleiding
- Excl. zaken als condenspompen, wifi units, trillingsdemper
Prijs van de offerte is €6200 exclusief btw.
Het is natuurlijk pas een 1e offerte en ik heb nog niet heel veel kennis op dit vlak maar voor mijn gevoel zit het aan de hoge kant. Eerst maar eens wat andere offertes afwachten.
Mocht iemand goede ervaringen hebben met een aanbieder (regio Nijmegen) dan hou ik mij aanbevolen via PM.
Wat me direct opvalt is een te hoge kW voor woonkamer, maar nog erger: het minimum vermogen van de buitenunit is iets van 4kW op koelen. Dat slaat dus nergens op, dan kan je eigenlijk niet maar 1 buitenunit aan hebben.
Tenminste zo stond het in de offerte die ik ontvangen had. Online is het bij toshiba iets lastiger te vinden, ik ben dus niet zeker of het klopt.
Ik wacht nog op 1 offerte en dan zal ik hier ook mijn situatie/offertes posten
[ Voor 4% gewijzigd door Plenkske op 02-10-2021 14:47 ]
Ik zou me toch nog eens achter de oren krabben met die toko;
https://www.klachtenkompa...e1-4897-9f69-188819055f66
iPad Pro 12.9 | Sony 55A89 4K OLED Smart Android TV | Mobile: iPhone 8 Plus 64GB | Warmtepomp MHI SRC/SRK35ZS-W
Of je moet proberen ervaringen op internet op waarde te schatten.HereIsTom schreef op zaterdag 2 oktober 2021 @ 17:49:
[...]
Ik zou me toch nog eens achter de oren krabben met die toko;
https://www.klachtenkompa...e1-4897-9f69-188819055f66
In dit geval 2 slechte recensies op 12-maanden op die site die jij aangeeft. Daarnaast verwacht iedereen die een airco wilt deze voor 200 euro te krijgen. (Zie het als een iPhone of galaxy s21) en trekt het al gauw een bepaald type aan. Ik denk dat een hoop monteurs dat kunnen ondersteunen.
Kijk maar eens hoe de reviews lopen… je kan er niets mee…en je vindt dit voor zowat bijna elke airco leverancier.
Ik heb offertes opgevraagd voor een multisplit airco voor onze slaapkamer (60m3) en werkkamer (20m3) op zolder in een jaren '70 huis. De zolder is wel nageisoleerd. Grote raamparij op noorden, zon zijde geen ramen en zonnepanelen op het dak.
Leverancier A levert Daikin, leverancier B LG.
De LG standard plus binnenunits zijn aanzienlijk compacter dan de Daikin Comfora's (190 mm vs 270 mm) en als ik jullie begrijp is de app van LG ook prettiger?
Daarom neig ik naar LG.
Maar de units moeten ook verwarmen en dan maakt de LG aanzienlijk meer geluid? Ga ik hier last mee krijgen aangezien de buitenunit op plat dak van de garage zou komen staan, tussen de zijgevel van mijn huis en de buurman?
Wat zouden jullie adviseren?
Doe maar gewoon, dan doe je al gek genoeg...
Ik had ook twee offertes voor een Daikin en LG.Tacoos schreef op zondag 3 oktober 2021 @ 12:46:
@Dolbyadt @ghelsendoorn
Ik heb offertes opgevraagd voor een multisplit airco voor onze slaapkamer (60m3) en werkkamer (20m3) op zolder in een jaren '70 huis. De zolder is wel nageisoleerd. Grote raamparij op noorden, zon zijde geen ramen en zonnepanelen op het dak.
Leverancier A levert Daikin, leverancier B LG.
De LG standard plus binnenunits zijn aanzienlijk compacter dan de Daikin Comfora's (190 mm vs 270 mm) en als ik jullie begrijp is de app van LG ook prettiger?
Daarom neig ik naar LG.
Maar de units moeten ook verwarmen en dan maakt de LG aanzienlijk meer geluid? Ga ik hier last mee krijgen aangezien de buitenunit op plat dak van de garage zou komen staan, tussen de zijgevel van mijn huis en de buurman?
Wat zouden jullie adviseren?
Prijsverschil was aanzienlijk zo’n €900.
Daarom voor de LG gekozen, ze zijn stil ook de buitenunit.
Hier dus een multisplit met twee binnen units, eentje in de woonkamer andere in de slaapkamer.
Vanwege het toch wel erg matige zomerweer nog weinig gebruikt sinds augustus.
Zie ook mijn eerdere post.
HoppyF in "Lucht/lucht warmtepomp om mee te verwarmen en te koelen"
Nog maar één keer kort gebruikt om wat te verwarmen in de huiskamer.
Daar kan ik nog weinig over zeggen dus.
O ja, de LG app werkt verder goed.
De afstandsbediening is in feite niet eens nodig.
Google Assistent werkt ook, ik kan dus roepen: “wat is de temperatuur?”
Het antwoord is dan de temperaturen van de twee units.
Ook als de units uit staan!
WiFi blijft immers werken en geeft data door.
Koppelen met Home Assistant (automatisering) werkt ook, zie stukje hieronder van het HA dashboard.
Huidige en ingestelde temperatuur wordt getoond en de status of deze aanstaat en in welke mode.
Grafieken worden ook bijgehouden met de temperaturen.
[ Voor 23% gewijzigd door HoppyF op 03-10-2021 14:15 ]
Voor tweakers die gebruik maken van de MHI-AC-Ctrl voor MHI airco's. De ontwikkelaar heeft onlangs een beta uitgebracht waarmee je nu ook een andere kamertemperatuur kan doorgeven. Voorheen was deze read-only. Nu kan je kiezen of je gebruik wilt maken van de interne sensor, de optionele DS18X20 op de PCB of een temperatuur doorsturen via MQTT.ThinkPadd schreef op donderdag 30 september 2021 @ 09:26:
Ik lees berichten m.b.t. overshoots enzo. Zou je als Tweaker niet de temperatuursensor in de unit kunnen verlengen met een stuk draad en hem een paar meter verderop op de muur kunnen bevestigen, net als met een kamerthermostaat?
Ik test dit momenteel op mijn werkkamer met verwarmen. Voorheen pendelde de unit vrij snel en gaf een kamertemperatuur aan van wel 30 graden. Nu stuur ik de kamertemperatuur door via MQTT vanaf waar ik zit met een Aquara sensor. Dit werkt echt uitstekend. Hij is al uren lekker aan het pruttelen zonder onderbreking.
Ik heb het maar een paar keer per ongeluk voor elkaar gekregen, toen bleef ie heerlijk rustig draaien op 2-300W vermogen voor een paar uur.
Maar goed, anyway, ik ben tevreden met het systeem tot nu toe, ik had het gekocht voor koelen maar ook als hoofdverwarming werkt dit best goed. Twitchier dan een goed ingestelde Evohome systeem maar ik vervang 1-2 m3 gas door 2 kWh, worth it.
Ik heb hetzelfde pendelprobleem (maar dan met een Daikin), veel te hoog (en te lang aanhoudend) aanvangsvermogen. Zeker bij deze (relatief) hoge buitentemperaturen en kleine(re) kamers. Nachtstand, econo mode, silent mode, alles gecombineerd, ... helpt allemaal niet. Als je het maximumvermogen niet kan instellen, moet je maar vrede nemen met een pendelende unitw00key schreef op maandag 4 oktober 2021 @ 13:45:
Heeft iemand een tip om een LG airco (2.5x2, 3.5kW binnen, mu3r19 buiten) zachtjes te laten verwarmen? Die hier is veel te enthousiast en wilt dan gelijk volop blazen op 0.7-1.5kW elektrisch vermogen, zelfs bij een setpoint van 21C en de unit zelf meet 22-24C, en komt na 5 minuten achter dat het overkill was en stopt dan helemaal, vaak voor een paar uur om dit dan te herhalen. Een graad lager zetten helpt niet, dan gaat hij op standby.
Dit is van een ~70m3 kamer met een 3MXM68N (die volgens mij gerust een maatje kleiner had mogen zijn) icm. FTXM-R 35 binnenunit:
Minimum capaciteit bij verwarmen van die unit is 2 kW. Wellicht dat hij daardoor inderdaad makkelijker pendelt. Misschien proberen met 2 (of 3) units aan ?Slonzo schreef op maandag 4 oktober 2021 @ 14:04:
Dit is van een ~70m3 kamer met een 3MXM68N (die volgens mij gerust een maatje kleiner had mogen zijn)
bron: https://www.daikin.nl/con...%20R-32%20ECPNL19-012.pdf
(laatste pagina)
Die LG heeft een veel lager minimumvermogen, dus daar lijkt het probleem elders te liggen
12 × LG 330Wp (Enphase) | Daikin FTXM-N 3,5+2,0+2,0kW | Panasonic KIT-WC03J3E5 3kW
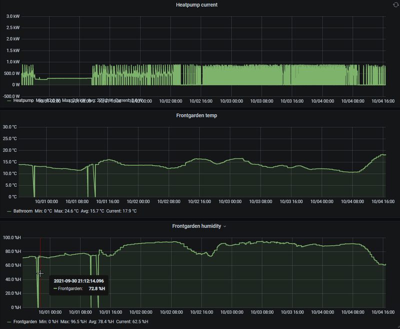
Fan speed lager zetten kan wel eens helpen. Verder is het niet zo gek dat units nu pendelen, het verwarmingsseizoen begint net dus de warmtevraag is minimaal. Die van mij start altijd op c.a. 800watt en moduleert dan terug, echter wordt het binnen zo snel warm dat deze weer uit gaat. Bij mij ziet het er nu zo uit:w00key schreef op maandag 4 oktober 2021 @ 13:45:
Heeft iemand een tip om een LG airco (2.5x2, 3.5kW binnen, mu3r19 buiten) zachtjes te laten verwarmen? Die hier is veel te enthousiast en wilt dan gelijk volop blazen op 0.7-1.5kW elektrisch vermogen, zelfs bij een setpoint van 21C en de unit zelf meet 22-24C, en komt na 5 minuten achter dat het overkill was en stopt dan helemaal, vaak voor een paar uur om dit dan te herhalen. Een graad lager zetten helpt niet, dan gaat hij op standby.
Ik heb het maar een paar keer per ongeluk voor elkaar gekregen, toen bleef ie heerlijk rustig draaien op 2-300W vermogen voor een paar uur.
Maar goed, anyway, ik ben tevreden met het systeem tot nu toe, ik had het gekocht voor koelen maar ook als hoofdverwarming werkt dit best goed. Twitchier dan een goed ingestelde Evohome systeem maar ik vervang 1-2 m3 gas door 2 kWh, worth it.
:fill(white):strip_exif()/f/image/KIIQ3mAhk3DKcdw6aSGglwhD.png?f=user_large)
Kijk ik op de langere termijn lijkt er ook een link te zijn tussen luchtvochtigheid en terugmoduleren:
/f/image/G049meUKJzubtQHKPUFAAHBL.png?f=fotoalbum_large)
Momenteel staat hier alleen een 3.5kW unit 24/7 aan.
5440Wp O/W op plat dak | 3MXM52N2V1B8 i.c.m. 1xFTXM35M2V1B + 2xFTXM25M2V1B | RTX4090+7800X3D
Klopt, maar dan nog zou hij verder terug moeten moduleren, niet?Plenkske schreef op maandag 4 oktober 2021 @ 15:22:
Minimum capaciteit bij verwarmen van die unit is 2 kW. Wellicht dat hij daardoor inderdaad makkelijker pendelt. Misschien proberen met 2 (of 3) units aan?
De COP zou nu zeker boven de 4 moeten liggen, dus dan kom je op ~500W uit het stopcontact.
Ik heb 'm al enkele keren zien terugzakken naar ~600W dus hij KAN wel lager, denk ik.
De opstartcurve is gewoon veel te agressief.
Helaas wel ja. Ik ben zo dom geweest om in de kolom van de 3MXM52N te kijken bij mijn opzoekwerk, ik dacht dat 'ie min. 1.2kW was, niet 2.0kWHarmoniousVibe schreef op maandag 4 oktober 2021 @ 15:31:
De installateur heeft je een te zware installatie aangesmeerd.
De WP'en zijn onze enige bron van verwarming, dus liever toch nog een maatje te groot dan een maatje te klein. Maar jammer is het wel.
[ Voor 8% gewijzigd door Slonzo op 04-10-2021 18:01 ]
Climashop.nl zo te zien een stuk goedkoper dan wat ik aan offerte heb liggen dus ben benieuwd naar ervaringen met installatie door deze shop.
Op zolder hebben wij een tijd terug een dakkapel laten plaatsen, waar ik heel blij mee ben, hierdoor is er 1 grote kamer ontstaan met een overloop en open trap naar de 1ste verdieping.
Op zolder is er geen aansluiting voor een CV (zou ik wel kunnen realiseren) maar ik heb zonnepanelen dus heb lekker een wintertje zitten stoken op een elektrisch convector kacheltje (ssstt).
Bouwjaar is 2015 met HR++ U1,1 glas dus qua isolatie zit het wel in orde
Van de zomer was het gelukkig niet zo heel warm dus ik kon prima op zolder thuiswerken. Alleen nu zie ik het niet zo zitten om weer dat convector kacheltje de hele winter 6 tot 8 uur per dag te laten gloeien.
Er is onlangs een airco installateur geweest die een airco op onze dakkapel wilt plaatsen.
Ik gaf aan dat ik stiekem ook wel de 1ste verdieping iets wil laten mee koelen van de zomer..
Er zijn rolluiken aanwezig op de 1ste verdieping, dus kan de meeste warmte wel buiten houden, maar na 7 dagen volle zon, kan ik niet voorkomen dat het toch 26 graden in huis wordt..
Hij adviseerde een LG 3.5kw unit op het dakkapel te plaatsen. Dan zou die vanzelf de kou kunnen stapelen naar beneden toe. En zal de boel niet gauw "opwarmen".
Echter vraag ik mij af.. bv met deze dagen, waarbij je twijfelt wel of geen verwarming aan te doen, je de verwarmingsstand aanzet... en dan bv 24/7 p een minimale flow de boel laat verwarmen op 22c. Wat doet dit dan met de eerste verdieping? en bv de hal op de bg grond? Als ik alle deuren op de 1ste verdieping dicht hou.
Zeker met de nieuwe gasprijzen wellicht interessant dat de airco de cv hier en daar kan ondersteunen..
9x Jinko 420Wp = 3780wp - Zuid 35 | Kia EV3 GT-BusinessLine 83kWh
5670PV op OzOOO, 5640PV op WnWWW, 3150PV op muur op ZZZW, vloerisolatie, HR++,dakisolatie, PANA 9Jmonoblock WP, Ioniq EV 2017
:strip_exif()/f/image/GlqdVWW58LInS5djwHZZ6cRM.jpg?f=fotoalbum_large)
Heeft iemand hier de Mitsubishi Electric MSZ binnenunit? Deze wordt binnen 2 weken geplaatst, maar ik vraag me af of de luchtstroom manueel naar links/rechts gestuurd kan worden door middel van vinnen.
Omhoog/omlaag kan hij automatisch sturen heb ik begrepen, maar de documentatie is niet helemaal duidelijk over links/rechts.
Dit is belangrijk om de locatie te bepalen waar hij komt te hangen.
Het gaat om de MSZ-EF50VGK B unit.
Alvast bedankt!
5670PV op OzOOO, 5640PV op WnWWW, 3150PV op muur op ZZZW, vloerisolatie, HR++,dakisolatie, PANA 9Jmonoblock WP, Ioniq EV 2017
Ik heb Climashop toevallig ook een mail gestuurd met de vraag een offerte op te stellen. Ook hier zijn ze goedkoper dan de offertes die ik nu heb liggen.Johan Bogle schreef op maandag 4 oktober 2021 @ 19:47:
Heeft iemand ervaring met deze toko: https://www.climashop.nl/...msz-hr25vf-9000btu-25-kw/
Climashop.nl zo te zien een stuk goedkoper dan wat ik aan offerte heb liggen dus ben benieuwd naar ervaringen met installatie door deze shop.
Situatie:
- split unit voor de homegym/werkruimte (6*3meter)
- triple unit voor slaapkamer (5*5*3 meter (ja, is hoog), slaapkamer 2*2.5*2 en woonkamer 11*5*2).
De triple heeft flink wat leidingwerk nodig want leidingen moeten via het plafond op de tweede verdieping door de betonnen vloer naar de eerste verdieping (woonkamer, betreft drive-inn woning).
Ik kan nergens recensies vinden of foto’s van werk wat ze hebben afgeleverd. Daar word ik wat huiverig door in combinatie met de scherpe prijs….slagroomsoes schreef op maandag 4 oktober 2021 @ 22:19:
[...]
Ik heb Climashop toevallig ook een mail gestuurd met de vraag een offerte op te stellen. Ook hier zijn ze goedkoper dan de offertes die ik nu heb liggen.
Situatie:
- split unit voor de homegym/werkruimte (6*3meter)
- triple unit voor slaapkamer (5*5*3 meter (ja, is hoog), slaapkamer 2*2.5*2 en woonkamer 11*5*2).
De triple heeft flink wat leidingwerk nodig want leidingen moeten via het plafond op de tweede verdieping door de betonnen vloer naar de eerste verdieping (woonkamer, betreft drive-inn woning).
Daikin Pefera Woonkamer:
:strip_exif()/f/image/lr6XB7f2ecGeyqqElWAqkoD1.jpg?f=fotoalbum_medium)
Home Assistant:
:strip_exif()/f/image/nVYtQaFzJuM4HOIkQaG2FdUe.jpg?f=fotoalbum_medium)
Slonzo schreef op maandag 4 oktober 2021 @ 14:04:
[...]
Ik heb hetzelfde pendelprobleem (maar dan met een Daikin), veel te hoog (en te lang aanhoudend) aanvangsvermogen. Zeker bij deze (relatief) hoge buitentemperaturen en kleine(re) kamers. Nachtstand, econo mode, silent mode, alles gecombineerd, ... helpt allemaal niet. Als je het maximumvermogen niet kan instellen, moet je maar vrede nemen met een pendelende unit![]()
Dit is van een ~70m3 kamer met een 3MXM68N (die volgens mij gerust een maatje kleiner had mogen zijn) icm. FTXM-R 35 binnenunit:
[Afbeelding]
[ Voor 0% gewijzigd door Dolbyadt op 04-10-2021 22:53 . Reden: foto toegevoegd ]
SolarEdge SE3000HD Wave Totaal 3600WP (ZO 180°) 35°Dak. Daikin Pefera FTXM35n - RXM35N 3,5Kw, LG S09ET Split Airco 2,5KW
Weet je iets over de temps/rv% nabij je buitenunit? Bij mij staat ie ook op 20c, werkelijke temp binnen een kleine 22c. Mijn unit zou volgens specs minimaal 1.5kW moeten kunnen verwarmen vs 1.3kW bij jou, verschil is dus klein. Ik zie wel hetzelfde patroon bij jou, start altijd op hoog vermogen en moduleert dan pas terug maar dit lijkt Daikin eigen te zijn.Dolbyadt schreef op maandag 4 oktober 2021 @ 22:50:
@Slonzo Ik verwarm mijn woonkamer (120M2)met een Daikin Pefera FTM35N - RXM35N9 en verwarm vandaag gemiddeld met tussen de 200watt en 105watt. Ingesteld op 20 graden. Word in woonkamer gemiddeld 22 graden.
Daikin Pefera Woonkamer:
[Afbeelding]
Home Assistant:
[Afbeelding]
[...]
Ik heb er zelf overigens totaal geen last van het pendelen en weet dat wanneer het 5c kouder is buiten het pendelen ook weer voorbij is.
Is je woonkamer overigens echt 120m2 of is dat m3?
5440Wp O/W op plat dak | 3MXM52N2V1B8 i.c.m. 1xFTXM35M2V1B + 2xFTXM25M2V1B | RTX4090+7800X3D
Overigens klopt er echt niks van de thermometer in mijn unit. Ik heb een Evohome centrale unit, een Toon en SensorPush in de woonkamer en alles geeft ~2 graden lager aan dan de LG airco, maar goed, de airco begint met verwarmen als setpoint op 21C staat en hij meet 23C, ze weten bij de fabriek dat het er goed naast zit.
Gek, bij grotere commerciële units (MHI met bedrade bediening, x10 stuks in de horeca) heb ik dat nooit eerder gemerkt, maar die maken dan ook gebruik van de thermometer op het vaste wandpaneel in de kamer. Ik vraag me af of dat kan / helpt bij de LG residential units.
[edit] Wat screenshots van nu - kijk dit wil ik graag zien

LG app, SensorPush thermometer op eettafel, staat niet in de luchtstroom, en Voltcraft SEM6000 voor power logging.
---
@Utcaa Ik zou niet te veel capaciteit installeren. Ik heb aan 3.5 kW meer dan genoeg op 50 m2 en als je de unit te hoog hangt komt de warmte helemaal niet meer beneden. Met deze hoogte is een ouderwetse kamer/plafondventilator geen overbodige luxe, de blower van de airco zelf gaat het niet goed genoeg verdelen. Ook gewoon met een CV en radiatoren heb je dat nodig, anders verwarm je alleen je nok.
Voor capaciteit was mijn rekensom: 4 m3 per dag op de koudste dagen afgelopen winter, x 10 kWh per m3 gas = 40 kWh per dag, bijna 2 kW continu. Dat kan de kleinste unit aan op -10 graden, lang leve energie label A.
Je hebt overigens ook console units, als verwarming je prioriteit is en koelen een leuke extra is dat misschien beter. Net als een radiator op warm water plaatst je deze onder een raam om te verwarmen waar het meest nodig is.
[ Voor 7% gewijzigd door w00key op 05-10-2021 00:06 . Reden: Wat screenshots toegevoegd ]
Hier zijn de offertes voor LG en Daikin nagenoeg gelijk uitgevallen.HoppyF schreef op zondag 3 oktober 2021 @ 13:31:
[...]
Ik had ook twee offertes voor een Daikin en LG.
Prijsverschil was aanzienlijk zo’n €900.
Daarom voor de LG gekozen, ze zijn stil ook de buitenunit.
Hier dus een multisplit met twee binnen units, eentje in de woonkamer andere in de slaapkamer.
Vanwege het toch wel erg matige zomerweer nog weinig gebruikt sinds augustus.
Zie ook mijn eerdere post.
HoppyF in "Lucht/lucht warmtepomp om mee te verwarmen en te koelen"
Nog maar één keer kort gebruikt om wat te verwarmen in de huiskamer.
Daar kan ik nog weinig over zeggen dus.
O ja, de LG app werkt verder goed.
De afstandsbediening is in feite niet eens nodig.
Google Assistent werkt ook, ik kan dus roepen: “wat is de temperatuur?”
Het antwoord is dan de temperaturen van de twee units.
Ook als de units uit staan!
WiFi blijft immers werken en geeft data door.
Koppelen met Home Assistant (automatisering) werkt ook, zie stukje hieronder van het HA dashboard.
Huidige en ingestelde temperatuur wordt getoond en de status of deze aanstaat en in welke mode.
...[snip]...
Ik twijfel nog steeds; ik ben gecharmeerd van de compacte binnenunits van LG, maar de leverancier wil het condenswater van de unit op de slaapkamer afvoeren met een pompje (over plafond naar andere unit en vandaar naar buiten) en ik ben er
a)niet van overtuigd dat die zo stil is dat t niet opvalt
b) is weer een component die stuk kan
Heeft iemand ervaring met condenswater afvoer middels zo'n pompje?
Doe maar gewoon, dan doe je al gek genoeg...
Nee, maar staan wel wat ervaringen in het topic. In het algemeen geldt: als het niet nodig is, niet doenTacoos schreef op dinsdag 5 oktober 2021 @ 09:13:
[...]
Hier zijn de offertes voor LG en Daikin nagenoeg gelijk uitgevallen.
Ik twijfel nog steeds; ik ben gecharmeerd van de compacte binnenunits van LG, maar de leverancier wil het condenswater van de unit op de slaapkamer afvoeren met een pompje (over plafond naar andere unit en vandaar naar buiten) en ik ben er
a)niet van overtuigd dat die zo stil is dat t niet opvalt
b) is weer een component die stuk kan
Heeft iemand ervaring met condenswater afvoer middels zo'n pompje?
Klink ook een beetje alsof de leverancier het zichzelf makkelijker wil maken..
9040 Wp | Zendure 15,4 kWh | MHI SCM60/SCM40/SRC25
Eindelijk is hij dan geïnstalleerd! De Toshiba Haori 3.5kW. De cv-ketel is er inmiddels uit dus we verwarmen nu alleen nog maar met de airco. Eerste indrukken:
- mooi! het is echt een mooi ding. Lijkt totaal niet op andere airco's en staat mooi op onze muur.
- krachtig! als je wilt is het binnen no-time 30 graden in ons appartement. Jullie hadden inderdaad gelijk met dat we geen zware unit nodig hebben, waarschijnlijk had 2.5kW ook volstaan.
- het geluid dan: over het algemeen positief, je hoort natuurlijk wel iets heel zacht blazen, iets wat je met radiatoren niet hebt maar het is dermate zacht dat het niet stoort. De buitenunit kunnen we net horen vanuit onze slaapkamer maar ook dit is een heel zacht geluid. Het valt dus allemaal wel mee. Misschien dat we nog de stille stand gaan proberen voor de outdoor unit.
Komende dagen nog maar eens met de instellingen spelen om de juiste balans te vinden tussen geluid/comfort.
Wij hebben de unit recht boven ons bed, gecentreerd. Bij het koelen staat ie gewoon "horizontaal" en veelal in de "fluisterstand" (Mitsubishi Electric) en dan krijg je dus een circulatie langs het plafond (waar de warme lucht zit), en dat voelt (en klinkt) heel comfortabel. Ik heb er nog over nagedacht om de unit wat meer links of rechts van het midden te plaatsen, maar volgens de experts maakte dat niets uit omdat deze toch via het plafond blaast en koelt, en dat blijkt in de praktijk ook zo te werken.Tacoos schreef op donderdag 30 september 2021 @ 18:25:
Vanwege schuine wanden en ramen, adviseren 2 installateurs op onze slaapkamer de binnenuit boven ons bed te hangen. Van die muur tot tegenoverliggende raampartij is 4,5m.
Mijn vrouw ziet dat niet zo zitten
Wie heeft ook de unit boven het bed en kan wat delen over zijn/haar ervaringen?
Yes, die hebben wij. Je kunt idd handmatig de "vinnen" naar links of rechts draaien.Zweetkonijn schreef op maandag 4 oktober 2021 @ 21:11:
[Afbeelding]
Heeft iemand hier de Mitsubishi Electric MSZ binnenunit? Deze wordt binnen 2 weken geplaatst, maar ik vraag me af of de luchtstroom manueel naar links/rechts gestuurd kan worden door middel van vinnen.
Omhoog/omlaag kan hij automatisch sturen heb ik begrepen, maar de documentatie is niet helemaal duidelijk over links/rechts.
Dit is belangrijk om de locatie te bepalen waar hij komt te hangen.
Het gaat om de MSZ-EF50VGK B unit.
Alvast bedankt!
Heb bij de unit op de slaapkamer hier ook een condenswater pomp nodig.Tacoos schreef op dinsdag 5 oktober 2021 @ 09:13:
[...]
Hier zijn de offertes voor LG en Daikin nagenoeg gelijk uitgevallen.
Ik twijfel nog steeds; ik ben gecharmeerd van de compacte binnenunits van LG, maar de leverancier wil het condenswater van de unit op de slaapkamer afvoeren met een pompje (over plafond naar andere unit en vandaar naar buiten) en ik ben er
a)niet van overtuigd dat die zo stil is dat t niet opvalt
b) is weer een component die stuk kan
Heeft iemand ervaring met condenswater afvoer middels zo'n pompje?
De reden is dat de afvoer een klein stukje omhoog moet langs het plafond ivm de loop over de slaapkamer deur.
Daarna gaat alles gewoon naar beneden.
Om geluid van het pompje (deze is echt heel klein…) toch buiten te sluiten zit deze op de overloop in de goot waar de leidingen doorlopen.
Tot nu toe is de airco nog heel weinig in gebruik geweest maar het pompje hoor je verder eigenlijk niet.
Gaat ook af en toe maar even lopen als er wat water af te voeren valt.
Mocht er toch iets aan de hand zijn is het een kwestie van de goot open klikken.
Deze loopt laag langs de plint op de overloop.
Ik heb op de slaapkamer een daikin unit met een condenspompje. (Siccom mini flowwatch 2, 20db )Deze is wel hoorbaar. Hij slaat elke paar seconden aan, En dat is hoorbaar. Ik ben van plan om de afvoer tzt te verleggen en het pompje weg te halen.Tacoos schreef op dinsdag 5 oktober 2021 @ 09:13:
[...]
Hier zijn de offertes voor LG en Daikin nagenoeg gelijk uitgevallen.
Ik twijfel nog steeds; ik ben gecharmeerd van de compacte binnenunits van LG, maar de leverancier wil het condenswater van de unit op de slaapkamer afvoeren met een pompje (over plafond naar andere unit en vandaar naar buiten) en ik ben er
a)niet van overtuigd dat die zo stil is dat t niet opvalt
b) is weer een component die stuk kan
Heeft iemand ervaring met condenswater afvoer middels zo'n pompje?
Maar waar laat je die afvoer dan, wij hebben in de slaapkamer geen (riool)afvoer zitten?fmrama schreef op dinsdag 5 oktober 2021 @ 13:39:
[...]
Ik heb op de slaapkamer een daikin unit met een condenspompje. (Siccom mini flowwatch 2, 20db )Deze is wel hoorbaar. Hij slaat elke paar seconden aan, En dat is hoorbaar. Ik ben van plan om de afvoer tzt te verleggen en het pompje weg te halen.
iPad Pro 12.9 | Sony 55A89 4K OLED Smart Android TV | Mobile: iPhone 8 Plus 64GB | Warmtepomp MHI SRC/SRK35ZS-W
Afvoer van een airco gaat vaak via de goot mee naar buiten. Als er maar een afschot is dan gaat dit goed. Als er geen afschot mogelijk is dan is zo'n pompje nodig.HereIsTom schreef op dinsdag 5 oktober 2021 @ 13:45:
[...]
Maar waar laat je die afvoer dan, wij hebben in de slaapkamer geen (riool)afvoer zitten?
Ja daarom vroeg ik het, hij heeft nu ook een pompje, maar als hij die weg laat, waar laat je het dan?Plenkske schreef op dinsdag 5 oktober 2021 @ 13:52:
[...]
Afvoer van een airco gaat vaak via de goot mee naar buiten. Als er maar een afschot is dan gaat dit goed. Als er geen afschot mogelijk is dan is zo'n pompje nodig.
iPad Pro 12.9 | Sony 55A89 4K OLED Smart Android TV | Mobile: iPhone 8 Plus 64GB | Warmtepomp MHI SRC/SRK35ZS-W
Hij geeft aan het te verleggen dus ik gok ergens naartoe met afschot. Naar buiten hoeft ook niet per se via dezelfde weg als de andere leidingen/goot. Nog een ander optie is bv ergens in de badkamer.HereIsTom schreef op dinsdag 5 oktober 2021 @ 13:56:
[...]
Ja daarom vroeg ik het, hij heeft nu ook een pompje, maar als hij die weg laat, waar laat je het dan?
Het maakt voor de airco weinig uit waar het heen gaat, als het maar uit je apparaat kan en blijft.
Een ander voorbeeld: buitenunit op garagedak, binnenunit in woonkamer. Garagedak is hoger, maar in de garage zit een afvoer. Dan kan je de afvoer daar ook naar toe brengen.
Direct door de buitenmuur een pijpje zag ie niet zitten ivm groene aanslag. Andere installateur had t over onder de dakpannen naar de goot, maar dat ziet LG man blijkbaar niet zo zitten?
:no_upscale():strip_icc():fill(white):strip_exif()/f/image/7lrcblOi3mcZhtQFM8oFpJn1.jpg?f=user_small)
Alternatief is min of meer op de originele locatie boven de afvoer, maar dan blaast ie recht naar het bed...
Doe maar gewoon, dan doe je al gek genoeg...
Waar komen de leidingen met koelleiding dan? Bij onze zolderunit loopt de condensafvoer helemaal naar beneden door de leidinggoot, samen met de koelleiding.Tacoos schreef op dinsdag 5 oktober 2021 @ 14:13:
Dat is dus precies mijn probleem: in eerste instantie zou de unit nagenoeg boven een afvoer komen, maar nu we een andere indeling bedacht hebben is de airco mee verhuisd met het bed naar de buitenmuur en daar is geen afvoer.
Direct door de buitenmuur een pijpje zag ie niet zitten ivm groene aanslag. Andere installateur had t over onder de dakpannen naar de goot, maar dat ziet LG man blijkbaar niet zo zitten?
[Afbeelding]
Alternatief is min of meer op de originele locatie boven de afvoer, maar dan blaast ie recht naar het bed...
Maarten
Vanuit de slaapkamer gaan de koelleidingen omhoog, over het plafond naar de werkkamer en vandaar via de tegenoverliggende muur naar buiten.
Voor de koelleidingen geen probleem dus, maar condenswater heeft of afschot nodig of een pomp...
Doe maar gewoon, dan doe je al gek genoeg...
Mijn daikin zit op de muur naast een inbouwkast. De airco leidingen gaan iets omhoog om boven de kastdeur uit tekomen en dan via de wand en op vloer hoogte in de kast door de buiten muur naar de buitenunit. De condensafvoer loopt ook hierin. Ik ben van plan om de condensafvoer niet meer boven de kast te laten lopen, maar door het kozijn. Vanaf de airco naar het kozijn is maar 20 cm. Hiervoor hoef ik alleen een gat van 16mm door het kozijn en zo dicht mogelijk tegen de muur te boren. De condensafvoer loopt dan af en gaat via de zelfde koker naar buiten als de rest van de leIdingen.HereIsTom schreef op dinsdag 5 oktober 2021 @ 13:45:
[...]
Maar waar laat je die afvoer dan, wij hebben in de slaapkamer geen (riool)afvoer zitten?
Die heeft geen zin om het dak op te klimmen gok ikTacoos schreef op dinsdag 5 oktober 2021 @ 14:13:
Andere installateur had t over onder de dakpannen naar de goot, maar dat ziet LG man blijkbaar niet zo zitten?
Als je het pijpje lang genoeg maakt (lees; tot de grond), dan is de groene aanslag natuurlijk ook geen probleem meer. Maar dan zit je wel met een pijpje langs je gevel. Of dat een probleem is; dat is een ander verhaalTacoos schreef op dinsdag 5 oktober 2021 @ 14:13:
Dat is dus precies mijn probleem: in eerste instantie zou de unit nagenoeg boven een afvoer komen, maar nu we een andere indeling bedacht hebben is de airco mee verhuisd met het bed naar de buitenmuur en daar is geen afvoer.
Direct door de buitenmuur een pijpje zag ie niet zitten ivm groene aanslag. Andere installateur had t over onder de dakpannen naar de goot, maar dat ziet LG man blijkbaar niet zo zitten?
[Afbeelding]
Alternatief is min of meer op de originele locatie boven de afvoer, maar dan blaast ie recht naar het bed...
Of het uiteinde van het pijpje met een 30 graden bocht naar voren laten steken. Heb je ook geen last van aanslag (want dan komt het nooit tegen je gevel, enkel bij wind)
En eventueel langs het schuine plafond omlaag en dan naar buiten? Zit je dan in de buurt van een regenpijp?Tacoos schreef op dinsdag 5 oktober 2021 @ 14:13:
Dat is dus precies mijn probleem: in eerste instantie zou de unit nagenoeg boven een afvoer komen, maar nu we een andere indeling bedacht hebben is de airco mee verhuisd met het bed naar de buitenmuur en daar is geen afvoer.
Direct door de buitenmuur een pijpje zag ie niet zitten ivm groene aanslag. Andere installateur had t over onder de dakpannen naar de goot, maar dat ziet LG man blijkbaar niet zo zitten?
[Afbeelding]
Alternatief is min of meer op de originele locatie boven de afvoer, maar dan blaast ie recht naar het bed...
Maarten
Dat is inderdaad het netste, zo is het hier ook gedaan.Tacoos schreef op dinsdag 5 oktober 2021 @ 14:13:
Andere installateur had t over onder de dakpannen naar de goot, maar dat ziet LG man blijkbaar niet zo zitten?
Maar dan moet de installateur idd wel het dak op willen/kunnen
Dat was mijn idee, net als @Slonzo heeft blijkbaar. Linksonder op de foto kom je boven de dakgoot uit, laat t daar maar inlopen toch?mwk schreef op dinsdag 5 oktober 2021 @ 15:10:
[...]
En eventueel langs het schuine plafond omlaag en dan naar buiten? Zit je dan in de buurt van een regenpijp?
Doe maar gewoon, dan doe je al gek genoeg...
Tja dat klikt goed, hier gaan de leidingen direct naar buiten, maar langs de buitenmuur omhoog het dak op, de condens dus ook en die kan je niet langs de muur naar beneden laten lopen (appartement).fmrama schreef op dinsdag 5 oktober 2021 @ 14:42:
[...]
Mijn daikin zit op de muur naast een inbouwkast. De airco leidingen gaan iets omhoog om boven de kastdeur uit tekomen en dan via de wand en op vloer hoogte in de kast door de buiten muur naar de buitenunit. De condensafvoer loopt ook hierin. Ik ben van plan om de condensafvoer niet meer boven de kast te laten lopen, maar door het kozijn. Vanaf de airco naar het kozijn is maar 20 cm. Hiervoor hoef ik alleen een gat van 16mm door het kozijn en zo dicht mogelijk tegen de muur te boren. De condensafvoer loopt dan af en gaat via de zelfde koker naar buiten als de rest van de leIdingen.
iPad Pro 12.9 | Sony 55A89 4K OLED Smart Android TV | Mobile: iPhone 8 Plus 64GB | Warmtepomp MHI SRC/SRK35ZS-W
Ik heb net even gekeken maar volgens mij kan je daar niks aan bewegen.Zweetkonijn schreef op maandag 4 oktober 2021 @ 21:11:
[Afbeelding]
Heeft iemand hier de Mitsubishi Electric MSZ binnenunit? Deze wordt binnen 2 weken geplaatst, maar ik vraag me af of de luchtstroom manueel naar links/rechts gestuurd kan worden door middel van vinnen.
Omhoog/omlaag kan hij automatisch sturen heb ik begrepen, maar de documentatie is niet helemaal duidelijk over links/rechts.
Dit is belangrijk om de locatie te bepalen waar hij komt te hangen.
Het gaat om de MSZ-EF50VGK B unit.
Alvast bedankt!
Naar aanleiding van de reactie van @olafmol heb ik nogmaals gekeken en je kan het idd iets verstellen.
Het is in 2 delen.
[ Voor 7% gewijzigd door ron321 op 05-10-2021 17:47 ]
WPB Ariston Nuos Plus200, SE 4000H+8x Trina Solar 320Wp AB 185°/32°+6x Trina Solar 320Wp AB 185°/10°,APS EZM1+2x Trina Solar 325Wp AB 185°/32° ,2x APS QT2+8x Jinko 435Wp AB 5°/32°,ME MXZ-2F42VF+MSZ-EF35VGK-S+MLZ-KP25VF,WP Atag Energion M Light50
Dit is maar tijdelijk tot we de stokoude en niet geïsoleerde aanbouw gaan vervangen, maar het is voorlopig weggewerkt.
:strip_exif()/f/image/bcuOBcGl4kPpSVFE8FFqY4yG.jpg?f=fotoalbum_large)
[ Voor 5% gewijzigd door RobNemoo op 06-10-2021 06:50 ]
iPad Pro 12.9 | Sony 55A89 4K OLED Smart Android TV | Mobile: iPhone 8 Plus 64GB | Warmtepomp MHI SRC/SRK35ZS-W
U don't get it boy, this isn't a mudhole. It's an operating table. And I'm the surgeon.
Had ook gekund, maar ik heb maar een smalle oprit en dat vond ik niet handig. Als we gaan verbouwen maak ik wel wat definitiefs.
Ik kijk naar 2 modellen ("deluxe" en "design") van Fuji Electric voor extra koeling op de 1e verdieping, naast de warmtepomp die de begane grond en badkamer verwarmd met vloerverwarming. (Klinkt dat als een logische zin?)
:fill(white):strip_exif()/f/image/J4BWEafv4v1xs5zjvrB0BdLM.png?f=user_large)
:fill(white):strip_exif()/f/image/3ZsxPjYE6XOiFf7MfsiHHPSr.png?f=user_large)
De getalmatige verschillen kan ik nog een beetje duiden maar "Volledig DC aangestuurde airconditioner" zegt me vrij weinig. Ik baseer me op dit overzicht: http://www.coxtechniek.nl...odellen%20Fuji%202020.pdf
Dat doen ze allemaal. Volledig DC is de manier waarop elke inverter werkt. Namelijk eerst de wisselspanning gelijk richten en daarna met PWM de frequentie van je compressor regelen.Karp schreef op woensdag 6 oktober 2021 @ 10:30:
De getalmatige verschillen kan ik nog een beetje duiden maar "Volledig DC aangestuurde airconditioner" zegt me vrij weinig. Ik baseer me op dit overzicht: http://www.coxtechniek.nl...odellen%20Fuji%202020.pdf
WP: ME PUHZ-SW75YAA + ERSD-VM2D + EV-WP-TWS-1W 300; AC: ME MXZ-2F42VF + 2x MSZ-LN25VGV; PV: 14.08 kWp O/W + SMA STP 8.0; Vent: Zehnder Q600 ERV + Ubbink AirExcellent.
Dit topic is gesloten.
![]()
Een vraag over een offerte, plaatsing of uitzoeken van een L/L WP bij jou thuis hoort in een nieuw, eigen topic.
We respecteren elkaars keuzes over energiegebruik en verschillen in comfort.
Laat bij een 'snelle vraag' wel even weten wat je al gevonden hebt, dat voorkomt herhaling van zetten.
Veel relevante informatie en principes zijn ook te vinden in het Het ik-wil-een-warmtepomp FAQ topic , waar je ook een template kan vinden voor een nieuw adviestopic.
Voor MHI vind je veel tips en tweaks in MHI instellingen topic