MHI single-split SRK35ZS-W, '65 woning, oud dubbelglas, spouw volgespoten (wol). 76m3 woonkamer.
In mhi-ac-ctrl houd die de setpoint gewoon op 21 als ik hem op 20 instel. Maar de regeling lijkt wel anders. Veel minder hoge pieken, en dus de temperatuur laten zakken tot 20 graden, om vervolgens te verwarmen naar 21 graden. Rinse and repeat.xHEMANx schreef op donderdag 26 januari 2023 @ 23:55:
[...]
Dus je zegt dat 3d auto de temp steeds van 1 setpoint hoger laat zakken naar de ingestelde setpoint en dan weer verhoogd etc? Doet die dat verhogen door middel van de setpoint? Of door middel van de fan harder zachter?
Vandaag de fan 2 stand nogmaals getest handmatig vs 3d auto. Setpoint 21 vs 20 3d. Het lijkt erop dat mn handmatige stand iets beter de andere kant vd kamer verwarmd. Maar dat is enkel een meting op een externe thermometer.
En dus niet op auto stand. Geen idee of hij in auto fan stand anders reageerd in 3d auto in vergelijking met handmatig.
Vind het lastig testen... Maar wil erg graag weten op welke stand ik dat ding standaard moet laten zetten voor de meest effectieve en energiezuinige verwarming.
Jij bent dus wel te spreken over de 3d tot nu toe? Wat is volgens jou precies het verschil? (Volgens mij gaat bij mij op de handmatige stand ook de temp steeds iets omhoog en naar beneden, doordat hij de fan steeds weer zachter zet waardoor het weer wat afkoelt?)
Ben benieuwd naar het verbruik. Moet zeggen dat het verbruik bij de airco zo schommelt, soms een mooie rechte lijn, soms op en neer op en neer, dat ik over verbuik niets durf te zeggen. De ene dag lijkt de airco alles heel anders te regelen dan de andere soortgelijke dag.
Tot nu toe wel tevreden. Heb de fan op auto. Als die verwarmt van 20 naar 21 gaat zowel de interne als de externe fan aan. Om vervolgens weer te zakken tot onhoorbaar op de binnenunit. Blaasrichting is "wide". Aangezien hij in een L hoek hangt had ik liever beide fans naar links laten blazen maar merk geen verschil in gebruik tot nu toe.
Morgen lijkt een soortgelijke dag te worden als vandaag (alleen ipv van 1 naar max 5 graden, is het van 5 naar max 1) dus stel hem nu in op auto fanstand, maar geen 3D auto. Kijken wat het verschil is.
Klopt dit wel helemaal. Ik zie op een ander site dat deze buitenunit MXZ-3F68VF tot 40 meter is afgevuld (1.4kg). Daarboven moet er bijgevuld worden. Daaronder hoeft er in principe niets af voor zover ik het begrepen hebt. Omdat je het over 2.4KG hebt is er niet ergens per ongeluk onnodig bijgevuld? 800 gram komt toch aardig in de buurt van net 1KG teveel.whtniels schreef op donderdag 26 januari 2023 @ 11:56:
[...]
Er zit 800gram teveel koelmiddel in (standaard gevuld met 2.4kg,), maar omdat de totale leidinglengte maar 16m is moet er 40*20 gram af volgens mitsubishi.

/f/image/3LkQ4gYxFlxwdChCL5HxKBsC.png?f=fotoalbum_large)
Rode lijn: ingestelde temperatuur
Groene lijn: gemeten temperatuur
Bovenzijde gele deel: gemeten temperatuur + 2 graden offset (verstuurd naar airco en daarna weer uitgelezen)
[ Voor 13% gewijzigd door dennistd op 27-01-2023 05:27 ]
Verwijderd
[ Voor 109% gewijzigd door Verwijderd op 27-01-2023 10:27 ]
Met een ventilatierooster van 2 meter begrijp ik dat je die knijpt.MotorBeast schreef op donderdag 26 januari 2023 @ 16:29:
[...]
Op mijn slaapkamer verdubbelt het verbruik als ik het rooster vol open zet. Dat ga ik niet doen. Rooster van zo'n 2 meter. Als de unit echt zo direct koude erin trekt klopt de regeling echt voor geen meter meer. Hij moet moduleren op de ruimtetemperatuur en dat is bij velen al moeilijk genoeg met die sensor in de unit. Jij hebt je sensor verlegt en dat geeft heel andere meet resultaten.
Als hier alle raamroosters open staan knalt de koude lucht direct over de vloer met een tochtgevoel door de hele ruimte, ook verbruik wordt dan verdubbelt.
Ik had een tijdelijk koofje gemaakt van tape/karton vanuit de raamventilatierooster naar de aanzuigpunt van de binnenunit zodat ventilatielucht van buiten eerst opgewarmd wordt door de airco ipv meteen op de grond slaan, beviel zo goed dat er een WTW komt, de kast is inmiddels binnen maar moet nog gemonteerd/aangesloten worden(toplaag van laminaat was altijd ijskoud en nu een stuk warmer aan de voeten).
Ik ben van mening dat ventilatie C in combinatie met een lucht/lucht Warmtepomp voor geen meter werkt en erg oncomfortabel is(gaat tochten met hoog verbruik), zeker als je met meerdere personen in huis bent en meer MOET ventileren om acceptabele ppm te houden.
btw: Hoog verbruik heeft weinig met de positie van de sensor te maken, bij incorrect meting zou betekenen dat het veel te warm in de kamer wordt want die warmte gaat ergens heen.
[ Voor 3% gewijzigd door mr_evil08 op 27-01-2023 10:04 ]
WP | SP, Daikin FTXM35M/RXM35M
Ik laat de temperatuurmeting doen via de afstandsbediening. Om de 3 minuten stuurt hij de temperatuur door.LED-Maniak schreef op vrijdag 27 januari 2023 @ 00:07:
[...]
Je zal met gebruik van interne sensor toch wel met een offset moeten werken. Of in de unit, of in je hoofd.
Offset kan je niet uit zetten.
Je kan met een externe temperatuur sensor werken, dan werkt het al beter.
Mijn setpoint is 21°C, en gedurende de hele dag is mijn woonkamer/keuken strak 21°C.
Swing links/rechts staat vast, omhoog/omlaag gaat automatisch. Fan ook op automatisch.
Ik vraag me af hoe ze geconstateerd hebben dat er te veel koelmiddel in zit. Ze hadden geen apparatuur bij om het er uit te halen. Om te bepalen hoeveel koelmiddel er in zit, zal je hem toch echt moeten leegtrekken.Willempie27 schreef op vrijdag 27 januari 2023 @ 00:54:
[...]
Klopt dit wel helemaal. Ik zie op een ander site dat deze buitenunit MXZ-3F68VF tot 40 meter is afgevuld (1.4kg). Daarboven moet er bijgevuld worden. Daaronder hoeft er in principe niets af voor zover ik het begrepen hebt. Omdat je het over 2.4KG hebt is er niet ergens per ongeluk onnodig bijgevuld? 800 gram komt toch aardig in de buurt van net 1KG teveel.
En dat is een mitsubishi electric?patrickt35 schreef op vrijdag 27 januari 2023 @ 10:16:
[...]
Ik laat de temperatuurmeting doen via de afstandsbediening. Om de 3 minuten stuurt hij de temperatuur door.
Mijn setpoint is 21°C, en gedurende de hele dag is mijn woonkamer/keuken strak 21°C.
Swing links/rechts staat vast, omhoog/omlaag gaat automatisch. Fan ook op automatisch.
Mitsubishi externe temperatuur sensor (Home Assistant compatible): V&A - ClimaControl - Ook voor Panasonic & LG.
Linksom rechtsom blijft L/L een net niet systeem om te verwarmen vind ik. Altijd geluid, altijd luchtstroming (ook met roosters dicht), niet het comfort van radiatoren/vloerverwarming, defrost zijn ronduit oncomfortabel zonder buffer bij echte vorst. Voor koelen is het top, voor verwarmen blijft het aanklooien (ondanks dat ik een goed geisoleerd huis heb). Het is dat ik al lang aan het zoeken ben naar een L/W installatie maar anders had hij hier allang uit gestaan en alleen in de zomer gedraaid.mr_evil08 schreef op vrijdag 27 januari 2023 @ 09:55:
[...]
Met een ventilatierooster van 2 meter begrijp ik dat je die knijpt.
Als hier alle raamroosters open staan knalt de koude lucht direct over de vloer met een tochtgevoel door de hele ruimte, ook verbruik wordt dan verdubbelt.
Ik had een tijdelijk koofje gemaakt van tape/karton vanuit de raamventilatierooster naar de aanzuigpunt van de binnenunit zodat ventilatielucht van buiten eerst opgewarmd wordt door de airco ipv meteen op de grond slaan, beviel zo goed dat er een WTW komt, de kast is inmiddels binnen maar moet nog gemonteerd/aangesloten worden(toplaag van laminaat was altijd ijskoud en nu een stuk warmer aan de voeten).
Ik ben van mening dat ventilatie C in combinatie met een lucht/lucht Warmtepomp voor geen meter werkt en erg oncomfortabel is(gaat tochten met hoog verbruik), zeker als je met meerdere personen in huis bent en meer MOET ventileren om acceptabele ppm te houden.
btw: Hoog verbruik heeft weinig met de positie van de sensor te maken, bij incorrect meting zou betekenen dat het veel te warm in de kamer wordt want die warmte gaat ergens heen.
Hier heb ik het systeem goed kunnen krijgen, hetzelfde comfort als bij radiatorverwarming, maar dit huis is oorspronkelijk ook gebouwd op luchtverwarming waardoor dit makkelijker gaat.MotorBeast schreef op vrijdag 27 januari 2023 @ 12:38:
[...]
Linksom rechtsom blijft L/L een net niet systeem om te verwarmen vind ik. Altijd geluid, altijd luchtstroming (ook met roosters dicht), niet het comfort van radiatoren/vloerverwarming, defrost zijn ronduit oncomfortabel zonder buffer bij echte vorst. Voor koelen is het top, voor verwarmen blijft het aanklooien (ondanks dat ik een goed geisoleerd huis heb). Het is dat ik al lang aan het zoeken ben naar een L/W installatie maar anders had hij hier allang uit gestaan en alleen in de zomer gedraaid.
Het systeem maakt inderdaad geluid, 19 dba als ik er recht onder zit en inderdaad dan hoorbaar, op 2 meter afstand niets(ondanks ik goede oren heb), Het is maar welke eisen je stelt.
Luchtverwarming kan als hoofdverwarming worden gezien mits het hele zaakje klopt en dat kan knap lastig zijn in praktijk, klopt 1 klein dingetje niet dan gaat het fout.
Ik ben wel eens bij anderen geweest en schrik daar behoorlijk van het geluid en wind ondanks voldoende capaciteit.
[ Voor 23% gewijzigd door mr_evil08 op 27-01-2023 12:57 ]
WP | SP, Daikin FTXM35M/RXM35M
Ja dit huis is ook bijna maar niet helemaal geschikt voor L/L; er lopen overal buizen, maar ze zijn bedoeld voor de WTW. Voor luchtverwarming heb je serieus veel m3/uur nodig en niet die zielige 225m3/uur van mij verdeeld over 8 ventielen. De kleinste wandunit die hier hangt, een LG 2.5 kW, doet 9 m3/minuut op stand medium of 540 m3/uur.mr_evil08 schreef op vrijdag 27 januari 2023 @ 12:50:
[...]
Hier heb ik het systeem goed kunnen krijgen, hetzelfde comfort als bij radiatorverwarming, maar dit huis is oorspronkelijk ook gebouwd op luchtverwarming waardoor dit makkelijker gaat.
Het systeem maakt inderdaad geluid, 19 dba als ik er recht onder zit en inderdaad dan hoorbaar, op 2 meter afstand niets(ondanks ik goede oren heb), Het is maar welke eisen je stelt.
Luchtverwarming kan als hoofdverwarming worden gezien mits het hele zaakje klopt en dat kan knap lastig zijn in praktijk, klopt 1 klein dingetje niet dan gaat het fout.
Ik ben wel eens bij anderen geweest en schrik daar behoorlijk van het geluid en wind ondanks voldoende capaciteit.
Water blijft een betere keuze voor 95% van de huizen.
Dan ga je wel voorbij aan persoonlijke comfortwensen. Sommigen vinden geluid, luchtstroom en wisselende temperatuur niet erg. Water houd het nog lang comfortabel omdat veel warmte gebufferd is. Maar daar is eerst fors voor gestookt (+/- 8 kWh thermisch voor een gemiddeld huis). Het prettige van L/L vind ik juist de directe verwarming. Ik stook nu 'adhoc' met een enkele unit het 'hele' huis, daarom draait de unit dagelijks relatief lang. Met meerdere units zou ik veel minder lang stoken.w00key schreef op vrijdag 27 januari 2023 @ 13:04:
[...]
Water blijft een betere keuze voor 95% van de huizen.
Het voordeel is wel als je de L/L en/of je CV als backup hebt, ik zit echt niet te wachten op een te koud huis als het weer een defrost-galore feestje is (wat ook bij L/W gewoon gebeurt). Ik ben vooralsnog tevreden met mijn L/L warmtepomp en CV als backup. Daarnaast is koelen via L/L gewoon heer en meester tov L/W (waar ik ooit L/L voor heb laten plaatsen overigens, tijden veranderen
PVOUTPUT | 5400W | 15 PANELEN 360W ZUID 38° | ENPHASE ENVOY S | MICRO OMVORMERS 290W
Amenrenzo4000 schreef op vrijdag 27 januari 2023 @ 15:30:
@MotorBeast Ik denk dat beide systemen L/L vs L/W voor- en nadelen hebben. Ik neem aan dat je ook in het L/W topic actief bent/meeleest? Daar zijn genoeg uitdagingen en mensen die niet volledig tevreden zijn. Het blijft hoe-dan-ook ergens een compromis.
Het voordeel is wel als je de L/L en/of je CV als backup hebt, ik zit echt niet te wachten op een te koud huis als het weer een defrost-galore feestje is (wat ook bij L/W gewoon gebeurt). Ik ben vooralsnog tevreden met mijn L/L warmtepomp en CV als backup. Daarnaast is koelen via L/L gewoon heer en meester tov L/W (waar ik ooit L/L voor heb laten plaatsen overigens, tijden veranderen). Ik vind eerlijk gezegd dat je hier best negatief bent over L/L. Hoewel je best feitelijk bent in bepaalde gevallen laat je de negativiteit wel erg doorklinken. Volgens mij is dat niet echt nodig.
Ik heb zojuist eens even een aqara sensor op de klep gelegd om te kijken hoe warm de lucht is die uit de airco komt en schommelt een beetje tussen de 39 en 40 graden is dit ong wat ik kan verwachten? (Setpoint niet bereikt)
Dankjewel!
Het gaat om een lg single split 5kw
Exact, beide oplossingen hebben voor en nadelen. Ook in het lucht/water topic lees je genoeg problemen en uitdagingen, momenteel lees ik daar ook veel mee.renzo4000 schreef op vrijdag 27 januari 2023 @ 15:30:
@MotorBeast Ik denk dat beide systemen L/L vs L/W voor- en nadelen hebben. Ik neem aan dat je ook in het L/W topic actief bent/meeleest? Daar zijn genoeg uitdagingen en mensen die niet volledig tevreden zijn. Het blijft hoe-dan-ook ergens een compromis.
Het voordeel is wel als je de L/L en/of je CV als backup hebt, ik zit echt niet te wachten op een te koud huis als het weer een defrost-galore feestje is (wat ook bij L/W gewoon gebeurt). Ik ben vooralsnog tevreden met mijn L/L warmtepomp en CV als backup. Daarnaast is koelen via L/L gewoon heer en meester tov L/W (waar ik ooit L/L voor heb laten plaatsen overigens, tijden veranderen). Ik vind eerlijk gezegd dat je hier best negatief bent over L/L. Hoewel je best feitelijk bent in bepaalde gevallen laat je de negativiteit wel erg doorklinken. Volgens mij is dat niet echt nodig.
Offtopic, de sfeer die je aangeeft en de negativiteit soms maakt dat ik hier nog weinig lees of bijdraag.
Ja dat kan wel kloppen maar is afhankelijk van je fan snelheid. Met de LG units heb ik het wel eens gemeten met een IR meter. Op flink verwarmen met een lage fanspeed kan je ook 50 graden meten, zet je de fanspeed hoger dan kan het ook zakken naar 30 graden.weslleyy schreef op vrijdag 27 januari 2023 @ 15:44:
Halloo
Ik heb zojuist eens even een aqara sensor op de klep gelegd om te kijken hoe warm de lucht is die uit de airco komt en schommelt een beetje tussen de 39 en 40 graden is dit ong wat ik kan verwachten? (Setpoint niet bereikt)
Dankjewel!
Het gaat om een lg single split 5kw
[ Voor 21% gewijzigd door Headshot_NL op 27-01-2023 15:55 ]
🚗 Hyundai Ioniq electric premium 28kWh | ☀️ 4350Wp oost, 1005Wp zuid, 2940Wp west | 🌡️ LG 3,5kW + 2,5kW warmtepomp | 🔋 Marstek Venus 5,12kWh v153 + HW P1
Hin stond nu op de hoogste fan speed goed om te horen dat dit wel ter verwachting is heel hartelijk bedankt!Ja dat kan wel kloppen maar is afhankelijk van je fan snelheid. Met de LG units heb ik het wel eens gemeten met een IR meter. Op flink verwarmen met een lage fanspeed kan je ook 50 graden meten, zet je de fanspeed hoger dan kan het ook zakken naar 30 graden.
Met L/W heb je geen tot weinig last van defrosts. Buffervat en/of vloer als buffer.renzo4000 schreef op vrijdag 27 januari 2023 @ 15:30:
@MotorBeast Ik denk dat beide systemen L/L vs L/W voor- en nadelen hebben. Ik neem aan dat je ook in het L/W topic actief bent/meeleest? Daar zijn genoeg uitdagingen en mensen die niet volledig tevreden zijn. Het blijft hoe-dan-ook ergens een compromis.
Het voordeel is wel als je de L/L en/of je CV als backup hebt, ik zit echt niet te wachten op een te koud huis als het weer een defrost-galore feestje is (wat ook bij L/W gewoon gebeurt). Ik ben vooralsnog tevreden met mijn L/L warmtepomp en CV als backup. Daarnaast is koelen via L/L gewoon heer en meester tov L/W (waar ik ooit L/L voor heb laten plaatsen overigens, tijden veranderen). Ik vind eerlijk gezegd dat je hier best negatief bent over L/L. Hoewel je best feitelijk bent in bepaalde gevallen laat je de negativiteit wel erg doorklinken. Volgens mij is dat niet echt nodig.
Het blijft opvallend hier dat zodra je iets kritisch meldt over L/L je zo'n reactie krijgt als de jouwe. Ik ben niet negatief, ik ben objectief. Dat jij en sommige andere dat als negatief ervaren is je eigen perceptie en beleving. Ik weet wel dat er al een aantal zijn die het wel waarderen en daarom geen L/L aanschaffen na twijfel tussen L/L en L/W. Ik benoem gewoon de nadelen ook. Volgens mij is dat dus wel nodig.
Koelen=top, zoals ik vaak meld. Verwarmen= mwoaaaaah. Hoor je mij zeggen dat een ander niet blij mag zijn? Jammer dat het hier niet objectief mag zijn, terwijl je in L/W niets anders leest dan ervaringen van anderen, zowel positief als negatief. Hoe denk je dat het komt dat zoveel van de ervaren gebruikers hier niets meer posten? In het oude topic las je genoeg negatieve aspecten van L/L. Omdat het hier niet welkom is. Hoe komt het dat mensen mij D/M-en met vragen? Omdat ik onzin praat en negatief bent?
Ik wil naar L/W en heb dan als backup mijn L/L. Heb overigens geen backup nodig want heb 30 jaar lang gestookt met een ketel. Had ik toen een backup? Nope.
[ Voor 6% gewijzigd door MotorBeast op 27-01-2023 16:31 ]
Dat mag je hier niet zeggen.w00key schreef op vrijdag 27 januari 2023 @ 13:04:
[...]
Ja dit huis is ook bijna maar niet helemaal geschikt voor L/L; er lopen overal buizen, maar ze zijn bedoeld voor de WTW. Voor luchtverwarming heb je serieus veel m3/uur nodig en niet die zielige 225m3/uur van mij verdeeld over 8 ventielen. De kleinste wandunit die hier hangt, een LG 2.5 kW, doet 9 m3/minuut op stand medium of 540 m3/uur.
Water blijft een betere keuze voor 95% van de huizen.

En die problemen komen 9 van de 10 keer omdat de installateur zijn werk niet goed heeft gedaan. Dat weet jij dan net zo goed als je veel meeleest. Als het systeem goed is aangelegd en in balans is, is het gewoon enorm comfortabel, zuinig en ben je helemaal van het gas af.Headshot_NL schreef op vrijdag 27 januari 2023 @ 15:53:
[...]
Exact, beide oplossingen hebben voor en nadelen. Ook in het lucht/water topic lees je genoeg problemen en uitdagingen, momenteel lees ik daar ook veel mee.
Offtopic, de sfeer die je aangeeft en de negativiteit soms maakt dat ik hier nog weinig lees of bijdraag.
Wat mij stoort is dat je anderen ervan beticht dat ze steeds dezelfde vragen stellen, die kunnen zo ook terug vinden via de zoek functie. Waarom mag jij dan wel steeds weer de nadelen opsommen die ik al tig keer gelezen heb? Die kun je toch ook terug vinden met de zoek functie?
Ik lees al een tijdje mee in dit topic, en ik zie je posts regelmatig terugkomen in dit topic, maar jij bent verre van objectief.MotorBeast schreef op vrijdag 27 januari 2023 @ 16:17:
[...]
Het blijft opvallend hier dat zodra je iets kritisch meldt over L/L je zo'n reactie krijgt als de jouwe. Ik ben niet negatief, ik ben objectief. Dat jij en sommige andere dat als negatief ervaren is je eigen perceptie en beleving. Ik weet wel dat er al een aantal zijn die het wel waarderen en daarom geen L/L aanschaffen na twijfel tussen L/L en L/W. Ik benoem gewoon de nadelen ook. Volgens mij is dat dus wel nodig.
Het lijkt een soort bandje te zijn die op repeat staat.
Een goed L/L warmtepomp systeem is niet vanzelfsprekend en er moet goed over nagedacht worden.
- Goede locatie zodat je niet continue in de 'flow' zit. (dus niet blazen in je gezicht, of onder je airco gaan werken.
- Juiste capaciteit zodat je op een stille stand genoeg verwarming hebt.
- Functies zoals Auto3D maken het zeer aangenaam in een woning, qua windflow niet te merken.
- Laat de airco 'snachts aan staan zodat je eventuele scherpe dalingen prima kan opvangen
Deze factoren worden nog al eens onderschat. Hier is alles goed geïnstalleerd, heb dus weinig defrosts, en krijg het makkelijk warm naar 22 graden als dit moet, zonder blazen.
Is het het beste systeem op de markt? Nee.
Is het een goed gebruiksvriendelijk systeem om mee te verwarmen, Ja.
Heb ik het liefste een L/L setup icm een L/W setup voor de vloer en Jaga's. JA.
En mij stoort mijn L/L me af en toe. En zo is de cirkel weer rond. Happy heating mannen! NB: wat is jouw nuttige bijdragen dan behalve meelezen? L/W heeft ondertussen volgens van 10 delen van het topic alwaar sommige al jaren bijdragen en in repeat vallen (gelukkig want dan weet ik welke fouten ik niet moet maken bij aanschaf). Ik zou zeggen deel je ervaring/kennis etc en verlevendig het topic met nuttige bijdragen. Daar leeft het topic van.Jef61 schreef op vrijdag 27 januari 2023 @ 16:32:
[...]
Wat mij stoort is dat je anderen ervan beticht dat ze steeds dezelfde vragen stellen, die kunnen zo ook terug vinden via de zoek functie. Waarom mag jij dan wel steeds weer de nadelen opsommen die ik al tig keer gelezen heb? Die kun je toch ook terug vinden met de zoek functie?
@radium6969 Alles wat je benoemt heb ik en andere tot uit ten treure benoemt zodat mensen een juiste unit kiezen. TS is zelfs door mij aangevuld met deze aspecten.
[ Voor 35% gewijzigd door MotorBeast op 27-01-2023 16:53 ]
Heb je misschien ook een plattegrondje hoe jij hem precies hebt hangen in de L ?Waah schreef op vrijdag 27 januari 2023 @ 00:17:
Aangezien hij in een L hoek hangt had ik liever beide fans naar links laten blazen maar merk geen verschil in gebruik tot nu toe.
En krijg jij het overal goed warm met fan <4 ?
Ik heb ook een L (eigenlijk een U met keuken) maar heb flinke moeite om het om de hoek warm te krijgen / houden met lagere fan stand. Gaat alleen goed met fan =4 eigenlijk.
Ik heb hem (MHI) zo:
:strip_exif()/f/image/QPbwYCLfpNEymbiAGLBiUM2y.jpg?f=fotoalbum_large)
Hangt nu op plek D en ik blaas naar rechts en flap op 2de stand van onderen (iets minder dan 45 graden).
Ik heb een externe sensor op plek C.
(de plaats D kan ik niet veranderen)
Als iemand belangstelling heeft kan ik deze wel posten. Heb deze ook voor mhi-ac-ctrl
Dus ik ben blij met deze oplossing en het huidige HLV systeem kostte al weinig gas maar dit is nog eens de helft goedkoper al heb ik m daar niet voor aangeschaft maar al met al een win win in mijn situatie.
Daikin FTXM35R/RXM35R
Dit is geheel subjectief. Ik heb met L/L ook geen last van defrosts; ze duren hier 5 a 6 minuten. In die tijd koelt de kamer niet merkzaam af.MotorBeast schreef op vrijdag 27 januari 2023 @ 16:17:
[...]
Met L/W heb je geen tot weinig last van defrosts. Buffervat en/of vloer als buffer.
Tevens kom je vaak aanmatigend uit de hoek naar andere users, alsof jij de Guru bent en de rest onbenullig. Het valt ook mij ook op dat je constant aan het zenden bent, en nooit een vraag lijkt te hebben. Blijkbaar weet jij alles al?
Je ziet zelf ook dat je mensen irriteert, maar in plaats van zelfreflectie te tonen, en je gedrag te matigen of aan te passen, beticht je men ervan dat je "dingen niet zou mogen zeggen". Iets dat overigens totale lariekoek is; je mag namelijk alles zeggen. Niemand is hier aan het fanboyen, en niemand maakt het wat uit of jij negatief bent over L/L verwarming.
Wat mensen stoort is simpelweg je postgedrag. Ik ben in ieder geval ook iemand die zich daaraan stoort, en dat vind ik jammer gezien je af en toe ook best zinvolle bijdrages hebt zoals de 3D luchtstromen laatst bij Daikin.
[ Voor 7% gewijzigd door Stoffa op 27-01-2023 19:59 ]
Ik zal me stil houden.Stoffa schreef op vrijdag 27 januari 2023 @ 18:37:
@MotorBeast Je posts zitten bij tijd en wijle vrij dicht tegen trollen aan. Je blijft als een vastzittende plaat in herhaling vallen, en hebt de neiging zo veel te posten dat je het hele topic praktisch overneemt. Ook kom je vaak aanmatigend uit de hoek naar andere users, alsof jij de Guru bent en zij onbenullig. Het valt ook mij ook op dat je constant aan het zenden bent, en nooit een vraag lijkt te hebben.
Je ziet zelf ook dat je mensen irriteert, maar in plaats van zelfreflectie te tonen en je gedrag te matigen of aan te passen, beticht je men ervan dat je "dingen niet zou mogen zeggen". Iets dat overigens totale lariekoek is; je mag namelijk alles zeggen. Niemand is hier aan het fanboyen, en niemand maakt het wat uit of jij negatief bent over L/L verwarming.
Wat mensen stoort is simpelweg je postgedrag. Ik ben in ieder geval ook iemand die zich daaraan stoort, en dat vind ik jammer gezien je af en toe ook best zinvolle bijdrages hebt zoals de 3D luchtstromen laatst bij Daikin.


Ik heb ook geen vragen meer na langjarige gebruik. Probeer alleen de vragen van mensen te beantwoorden maar dat wordt blijkbaar hier niet op prijs gesteld. (Wel via D/M gelukkig , dus er zijn er genoeg die het wel waarderen)
@Servee en @mr_evil08 Succes. Jullie zijn de laatste met nog echte ervaring. Niet teveel posten want dan ben je een trol.
:strip_exif()/f/image/X5phzp4usoXrHKiIbA58kTot.jpg?f=fotoalbum_large)
Vanacht setpoint 20 auto
8.25 setpoint 19 3d auto (=setp 20)
10 uur setp 21 auto (dus 1 verhoogd)
12 uur setp 20 3d auto (=setp 21)
14 uur setp 21 3d auto (=setp 22)
Zoals je ziet lijkt 3d auto minder te verbruiken, dan mn fixed stand beidde kleppen 30° naar links.
3d auto maakte een verschil van 0.1 tot 0.2 graad hoger dan normale stand. (Dat was in fan stand 2 precies andersom, of toeval😁)
Vannacht gaat hij op 20 3d auto en morgen zet ik hem op 21 auto (=zelfde setpoint) om te vergelijken van 3d naar normaal. (Vandaag was nl andersom)
Als blijkt dat 3d auto beter is als mn fixed stand, dan moet ik hem nog vergelijken met de fixed "wide" stand. Miss heeft het minder energie verbruik namelijk te maken met de stand waar hij in staat en niet zo zeer met de 3d instelling.
Als ik bijvoorbeeld de flappen helemaal naar links zet dus 50° lijkt hij de luchtstroom best wel te blokkeren. Dus minder lucht de kamer in. Waardoor hij minder gaat verbruiken, maar dat zou ook moeten resulteren in temperatuur verlaging, wat bij 3d dus niet het geval is. Dus testen testen.
Benieuwd naar jouw testresultaten van vandaag @Waah
[ Voor 5% gewijzigd door xHEMANx op 27-01-2023 19:24 ]
MHI single-split SRK35ZS-W, '65 woning, oud dubbelglas, spouw volgespoten (wol). 76m3 woonkamer.
Ik zou er ook een grafiek van de kamertemperatuur bij doen. Dan zegt het wat meer.xHEMANx schreef op vrijdag 27 januari 2023 @ 19:05:
3d auto maakte een verschil van 0.1 tot 0.2 graad hoger dan normale stand.
Ik zie het ook staan in de specificaties 1.4kg prefilled, ik kan het mis hebben, of hun hebben het mis. Ik weet ook niet waar hij die informatie weggehaald heeft. Kan ik ergens nakijken hoeveel ze erin hebben gedaan?Willempie27 schreef op vrijdag 27 januari 2023 @ 00:54:
[...]
Klopt dit wel helemaal. Ik zie op een ander site dat deze buitenunit MXZ-3F68VF tot 40 meter is afgevuld (1.4kg). Daarboven moet er bijgevuld worden. Daaronder hoeft er in principe niets af voor zover ik het begrepen hebt. Omdat je het over 2.4KG hebt is er niet ergens per ongeluk onnodig bijgevuld? 800 gram komt toch aardig in de buurt van net 1KG teveel.
Wat ik mij herinner is dat de monteur hem bij controle in december leeg heeft gehaald en er zat zon 2.4kg in, dat zou betekenen dat er bij installatie meer in is gedaan.
Maar.. nu weet ik het zelf ook niet meer zeker.
Ik hoor het wel als ze hem weer leeg halen.
Edit, het is een mxz-3f68 vf3 en die is wel pre-charged met 2.4kg.
:no_upscale():strip_icc():fill(white):strip_exif()/f/image/f6AMM76yAuXM6xvi6gdlmg3b.jpg?f=user_large)
[ Voor 12% gewijzigd door whtniels op 27-01-2023 19:27 . Reden: Nieuwe info gevonden. ]
Die is nagenoeg gelijk. Verschilt 0.1 -0.2 c per stand. Dus niet echt spannend?jobr schreef op vrijdag 27 januari 2023 @ 19:11:
[...]
Ik zou er ook een grafiek van de kamertemperatuur bij doen. Dan zegt het wat meer.
Bij mij gaat de temp niet omhoog en omlaag zoals bij waah. Maar blijft constant.
Ik meet met 2 losse thermometers aan de andere kant vd kamer btw.
[ Voor 20% gewijzigd door xHEMANx op 27-01-2023 19:19 ]
MHI single-split SRK35ZS-W, '65 woning, oud dubbelglas, spouw volgespoten (wol). 76m3 woonkamer.
Tja, je lijkt vragen die gesteld worden ook te negeren als het uitkomt. Meerdere mensen vroegen je hoe het nu zat met je elektraprijs/gasprijs "zonder belasting". Maar daar komt dan weer géén antwoord op.MotorBeast schreef op vrijdag 27 januari 2023 @ 18:53:
[...]
Ik zal me stil houden.Jullie
NB: dit hele topic is helaas vaak een vastzittende plaat met weinig nieuws onder de zon. Dus mensen die regelmatig hun kennis en ervaring posten zijn trollen? Ik zal het melden in L/W aan diegene die daar dagelijks posten. Dat mag niet jongens.
Ik heb ook geen vragen meer na langjarige gebruik. Probeer alleen de vragen van mensen te beantwoorden maar dat wordt blijkbaar hier niet op prijs gesteld. (Wel via D/M gelukkig , dus er zijn er genoeg die het wel waarderen)
@Servee en @mr_evil08 Succes. Jullie zijn de laatste met nog echte ervaring. Niet teveel posten want dan ben je een trol.
Volgens mij komt er genoeg interessante info langs, en wordt er nu zelfs druk getest met wat 3D auto echt doet bij een MHI.
Maar je roept liever dat lucht/water veel fijner is, en dat je Daikin superieur is zonder enige onderbouwing

Je info wordt wel gewaardeerd. Maar dat betekend niet dat alles wat je zegt ook meerwaarde heeft. En ja dat komt soms wel in de buurt van trollen.
Ik zou het jammer vinden als je niet meer post. Want een kritische noot is best welkom. Maar de manier van die kritische noot uiten komt soms wat minder vriendelijk over via een forumpost.
[ Voor 11% gewijzigd door Waah op 27-01-2023 19:22 ]
Energieverbuik wordt bepaald door hoeveel vemogen de unit moet leveren (de regeling).xHEMANx schreef op vrijdag 27 januari 2023 @ 19:05:
Miss heeft het minder energie verbruik namelijk te maken met de stand waar hij in staat en niet zo zeer met de 3d instelling.
En het gevraagde vermogen wordt bepaald aan de hand van het setpoint en de gemeten temperatuur.
De stand heeft daar indirect invloed op: namelijk op de gemeten temperatuur, die kan anders zijn doordat de luchtstroom (iets) anders gaat lopen. En dat is weer helemaal afhankelijk van jouw situatie.
kan misschien zijn dat het lang duurt voor het doorwerktxHEMANx schreef op vrijdag 27 januari 2023 @ 19:13:
Ik meet met 2 losse thermometers aan de andere kant vd kamer btw.
Voel het verschil van blaas kracht maar eens als je de unit recht naar voren laat blazen of beidde flapjes helemaal naar rechts of links zet.jobr schreef op vrijdag 27 januari 2023 @ 19:23:
[...]
Energieverbuik wordt bepaald door hoeveel vemogen de unit moet leveren (de regeling).
En het gevraagde vermogen wordt bepaald aan de hand van het setpoint en de gemeten temperatuur.
De stand heeft daar indirect invloed op: namelijk op de gemeten temperatuur, die kan anders zijn doordat de luchtstroom (iets) anders gaat lopen. En dat is weer helemaal afhankelijk van jouw situatie.
Als je ze helemaal naar links of rechts zet wordt de lucht als het ware bijna geblokkeerd en terug de unit in gedrukt. 😅
MHI single-split SRK35ZS-W, '65 woning, oud dubbelglas, spouw volgespoten (wol). 76m3 woonkamer.
Het probleem bestond toch al vóórdat de installateur ging wegen en evt teveel heeft bijgevuld? Of was dat niet de aanleiding van dat bezoek toen?whtniels schreef op vrijdag 27 januari 2023 @ 19:12:
[...]
Ik zie het ook staan in de specificaties 1.4kg prefilled, ik kan het mis hebben, of hun hebben het mis. Ik weet ook niet waar hij die informatie weggehaald heeft. Kan ik ergens nakijken hoeveel ze erin hebben gedaan?
Wat ik mij herinner is dat de monteur hem bij controle in december leeg heeft gehaald en er zat zon 2.4kg in, dat zou betekenen dat er bij installatie meer in is gedaan.
Maar.. nu weet ik het zelf ook niet meer zeker.
Ik hoor het wel als ze hem weer leeg halen.
Edit, het is een mxz-3f68 vf3 en die is wel pre-charged met 2.4kg.[Afbeelding]
Daikin FTXM35R/RXM35R
Ja, het probleem is al sinds het begin, de aanleiding was een hoog verbruik en boven specs de hele tijd draaien.Servee schreef op vrijdag 27 januari 2023 @ 19:33:
[...]
Het probleem bestond toch al vóórdat de installateur ging wegen en evt teveel heeft bijgevuld? Of was dat niet de aanleiding van dat bezoek toen?
Wat me opvalt is de 2,6kW aan minimaal vermogen bij de buitenunit, weet niet wat dit bij de multi tabel doet maar icm met een 5kW binnen unit op 110m3 kan best een overdaad zijn en mogelijk kan de buitenunit helemaal niet terugmoduleren omdat die z’n warmte gewoon niet kwijt kan wat weer resulteert in een constante hoge druk en hoog verbruik. Zo te lezen is je isolatie beneden best op orde.whtniels schreef op vrijdag 27 januari 2023 @ 19:12:
[...]
Ik zie het ook staan in de specificaties 1.4kg prefilled, ik kan het mis hebben, of hun hebben het mis. Ik weet ook niet waar hij die informatie weggehaald heeft. Kan ik ergens nakijken hoeveel ze erin hebben gedaan?
Wat ik mij herinner is dat de monteur hem bij controle in december leeg heeft gehaald en er zat zon 2.4kg in, dat zou betekenen dat er bij installatie meer in is gedaan.
Maar.. nu weet ik het zelf ook niet meer zeker.
Ik hoor het wel als ze hem weer leeg halen.
Edit, het is een mxz-3f68 vf3 en die is wel pre-charged met 2.4kg.[Afbeelding]
Daikin FTXM35R/RXM35R
Dat is waar, maar met de 3.5 erbij aan zou dat wel moeten kunnen kwa minimum afgift, achteraf gezien en gelezen hier op tweakers ben ik er wel achter dat 5kw te groot is in de woonkamer. Probleem is dan dat het inplaats van moduleerd met beide aan, steeds boven de 3kw stroom neemt en hetzelfde aan uit gedrag vertoont.Servee schreef op vrijdag 27 januari 2023 @ 20:14:
[...]
Wat me opvalt is de 2,6kW aan minimaal vermogen bij de buitenunit, weet niet wat dit bij de multi tabel doet maar icm met een 5kW binnen unit op 110m3 kan best een overdaad zijn en mogelijk kan de buitenunit helemaal niet terugmoduleren omdat die z’n warmte gewoon niet kwijt kan wat weer resulteert in een constante hoge druk en hoog verbruik. Zo te lezen is je isolatie beneden best op orde.
Vergeet niet dat indien je beide units aan hebt, wat ik even snel zag dat een minimale afgifte van 1.8kW per unit is, maar dat dit pas bereikt word als de buitenunit helemaal terugmoduleert en dus op 400w kan draaien. De opstart is vele malen hoger en misschien wel de nominale 8,6kW van je vermogen en deze warmte verplaats door een lucht kanon van 5kW.whtniels schreef op vrijdag 27 januari 2023 @ 20:41:
[...]
Dat is waar, maar met de 3.5 erbij aan zou dat wel moeten kunnen kwa minimum afgift, achteraf gezien en gelezen hier op tweakers ben ik er wel achter dat 5kw te groot is in de woonkamer. Probleem is dan dat het inplaats van moduleerd met beide aan, steeds boven de 3kw stroom neemt en hetzelfde aan uit gedrag vertoont.
Alle airco’s, en zeker grote multi’s altijd een hoge opstart om de ruimte zo snel mogelijk op temperatuur te krijgen wat in jouw geval niet in je voordeel kán werken omdat deze mogelijk niet over z’n modulatie punt heen kan.
Daikin FTXM35R/RXM35R
Mijn resultaten van gisteren (3D auto) en vandaag (naar links, fanstand auto)xHEMANx schreef op vrijdag 27 januari 2023 @ 19:05:
[Afbeelding]
Vanacht setpoint 20 auto
8.25 setpoint 19 3d auto (=setp 20)
10 uur setp 21 auto (dus 1 verhoogd)
12 uur setp 20 3d auto (=setp 21)
14 uur setp 21 3d auto (=setp 22)
Zoals je ziet lijkt 3d auto minder te verbruiken, dan mn fixed stand beidde kleppen 30° naar links.
3d auto maakte een verschil van 0.1 tot 0.2 graad hoger dan normale stand. (Dat was in fan stand 2 precies andersom, of toeval😁)
Vannacht gaat hij op 20 3d auto en morgen zet ik hem op 21 auto (=zelfde setpoint) om te vergelijken van 3d naar normaal. (Vandaag was nl andersom)
Als blijkt dat 3d auto beter is als mn fixed stand, dan moet ik hem nog vergelijken met de fixed "wide" stand. Miss heeft het minder energie verbruik namelijk te maken met de stand waar hij in staat en niet zo zeer met de 3d instelling.
Als ik bijvoorbeeld de flappen helemaal naar links zet dus 50° lijkt hij de luchtstroom best wel te blokkeren. Dus minder lucht de kamer in. Waardoor hij minder gaat verbruiken, maar dat zou ook moeten resulteren in temperatuur verlaging, wat bij 3d dus niet het geval is. Dus testen testen.
Benieuwd naar jouw testresultaten van vandaag @Waah
/f/image/hybaUe2ZQNjiDjSjn7fC2jwl.png?f=fotoalbum_large)
Wat me opvalt:
- Binnentemperatuur laat geen ander gedrag zien. Op en neer, met soms langere perioden gelijk.
- Buitentemp is bij 3D auto rond 0 tot 5 graden, vandaag met gewoon continu rond de 2,5 graden. Dus gemiddeld gezien hetzelfde. Maar toch is 3D auto zuiniger geweest! 8,61kwh voor 3D auto, en nu al 11kWh voor gewoon. 1 dag en n=1, maar volledig naar rechts is misschien niet de beste methode
Conclusies voor mezelf:
- De bijkeuken is koud (13 graden), en de gang/bovenverdieping ook (15 graden). De reden voor het op-en-neergedrag kan wel eens komen door tocht van deuren die open en dicht gaan. De Nest hangt misschien wel "op de tocht" dan wat het op-en-neergedrag kan verklaren.
- 1 richting en heel ver opzij lijkt niet handig, vanwege het minder goed kwijt kunnen van de lucht/warmte?
acties:
- Andere thermometer gebruiken voor meten van de temperatuur door de MHI. deze staat achter de bank (verste weg van de airco, en ver weg van de bijkeuken en niet in de tocht van de gang)
- 3D auto en "wide" vergelijken.
Hopelijk is de temperatuur zo stabieler. AL moet ik zeggen dat ik het niet als kouder worden ervaar. Maar voor de regeling is het beter als die continu draait. Het KAN wel als ik de grafiek zo zie van @xHEMANx
Dit is mijn plattegrond:jobr schreef op vrijdag 27 januari 2023 @ 17:07:
[...]
Heb je misschien ook een plattegrondje hoe jij hem precies hebt hangen in de L ?
En krijg jij het overal goed warm met fan <4 ?
Ik heb ook een L (eigenlijk een U met keuken) maar heb flinke moeite om het om de hoek warm te krijgen / houden met lagere fan stand. Gaat alleen goed met fan =4 eigenlijk.
Ik heb hem (MHI) zo:
[Afbeelding]
Hangt nu op plek D en ik blaas naar rechts en flap op 2de stand van onderen (iets minder dan 45 graden).
Ik heb een externe sensor op plek C.
(de plaats D kan ik niet veranderen)
/f/image/osWIClzWkWI8oxD27uejqDGZ.png?f=fotoalbum_large)
Zoals je ziet, hangt die wel in de hoek maar kan aardig "om de hoek" met zijn warmte.
Voor je vragen:
- Wat is Fan=4? bedoel je de hoogste stand? of bedoel je 4 die MHI-AC-CTRL doorgeeft? Momenteel verwarm ik 24/7 en de fan op auto en dan heb ik geen problemen eigenlijk. Soms wel fris volgens Miss Waah, maar dan is de temp 1 graad hoger de oplossing, of de fan wat harder.
Misschien proberen om niet volledig opzij te blazen? Maar ik ben nog aan het testen en prutsen dus ik weet het ook nog niet zeker. 3D auto lijkt hier best oke te zijn, ook al blaast die dan niet volledig opzij.
Klopt, maar er is geen verbetering als de ruimtes op temperatuur zijn. Ik heb de 5kw bijv al bijna 2 maanden 24/7 aan dus van een opstart piek is geen sprake. Ik denk dat dat misschien ook wel gebeurt wat jij zegt.Servee schreef op vrijdag 27 januari 2023 @ 20:57:
[...]
Vergeet niet dat indien je beide units aan hebt, wat ik even snel zag dat een minimale afgifte van 1.8kW per unit is, maar dat dit pas bereikt word als de buitenunit helemaal terugmoduleert en dus op 400w kan draaien. De opstart is vele malen hoger en misschien wel de nominale 8,6kW van je vermogen en deze warmte verplaats door een lucht kanon van 5kW.
Alle airco’s, en zeker grote multi’s altijd een hoge opstart om de ruimte zo snel mogelijk op temperatuur te krijgen wat in jouw geval niet in je voordeel kán werken omdat deze mogelijk niet over z’n modulatie punt heen kan.
Wat bedoel je met dat hij niet over zijn modulatiepunt heen kan?
Alklima gaat niet verder kijken en testen totdat er volgens hun het juiste aantal gr koelmiddel in zit, dus daarna na testen bij nog steeds slecht functionerende units kan ik pas opheldering vragen over de grootte's van de units aan de installateur, het is een zooitje.
Of heb jij hier een ander advies in kwa stappen wat ik moet volgen?
Direct aan de slag gegaan met 3d stand.
Betreft 2-onder 1 kap
Isolate/(dak/kruipruimte+ gemengd oud dubbelglas met hr en enkel)
Moet zeggen dat het me niet tegen valt.
Vanochtend fan stand 2 op 18 3d (thermostaat geeft 19c)
Smiddags fan stand 2 op 19( thermostaat 20c)
Nu net oo 18c gezet fan stand 1 verbruik moduleert terug naar 205 wh.
/f/image/JbBBPN4pN8kqa849O5UGBPTb.png?f=fotoalbum_large)
AnimeAdicted
Heb je de unit als linker hoek unit ingesteld of centraal (standaard)?Waah schreef op vrijdag 27 januari 2023 @ 21:15:
[...]
Mijn resultaten van gisteren (3D auto) en vandaag (naar links, fanstand auto)
[Afbeelding]
Wat me opvalt:
- Binnentemperatuur laat geen ander gedrag zien. Op en neer, met soms langere perioden gelijk.
- Buitentemp is bij 3D auto rond 0 tot 5 graden, vandaag met gewoon continu rond de 2,5 graden. Dus gemiddeld gezien hetzelfde. Maar toch is 3D auto zuiniger geweest! 8,61kwh voor 3D auto, en nu al 11kWh voor gewoon. 1 dag en n=1, maar volledig naar rechts is misschien niet de beste methode
Conclusies voor mezelf:
- De bijkeuken is koud (13 graden), en de gang/bovenverdieping ook (15 graden). De reden voor het op-en-neergedrag kan wel eens komen door tocht van deuren die open en dicht gaan. De Nest hangt misschien wel "op de tocht" dan wat het op-en-neergedrag kan verklaren.
- 1 richting en heel ver opzij lijkt niet handig, vanwege het minder goed kwijt kunnen van de lucht/warmte?
acties:
- Andere thermometer gebruiken voor meten van de temperatuur door de MHI. deze staat achter de bank (verste weg van de airco, en ver weg van de bijkeuken en niet in de tocht van de gang)
- 3D auto en "wide" vergelijken.
Hopelijk is de temperatuur zo stabieler. AL moet ik zeggen dat ik het niet als kouder worden ervaar. Maar voor de regeling is het beter als die continu draait. Het KAN wel als ik de grafiek zo zie van @xHEMANx
[...]
Dit is mijn plattegrond:
[Afbeelding]
Zoals je ziet, hangt die wel in de hoek maar kan aardig "om de hoek" met zijn warmte.
Voor je vragen:
- Wat is Fan=4? bedoel je de hoogste stand? of bedoel je 4 die MHI-AC-CTRL doorgeeft? Momenteel verwarm ik 24/7 en de fan op auto en dan heb ik geen problemen eigenlijk. Soms wel fris volgens Miss Waah, maar dan is de temp 1 graad hoger de oplossing, of de fan wat harder.
Misschien proberen om niet volledig opzij te blazen? Maar ik ben nog aan het testen en prutsen dus ik weet het ook nog niet zeker. 3D auto lijkt hier best oke te zijn, ook al blaast die dan niet volledig opzij.
MHI single-split SRK35ZS-W, '65 woning, oud dubbelglas, spouw volgespoten (wol). 76m3 woonkamer.
Een airco is softwarematig/ntc zo ingeregeld dat na een x hoeveelheid tijd een blijvende x temperatuur gaat terug regelen. Mijn ervaring is bij een koude start dat dit best even kan duren bij warmtevraag, er kan soms wel enkele uren tussen zitten. Als je 24 uur draait in deze opstelling zal je in een pendel cyclus terecht komen en zal de unit nooit aan moduleren toekomen om bovengenoemde redenen en dus steeds hoog starten omdat er gewoonweg mega veel vermogen beschikbaar is.whtniels schreef op vrijdag 27 januari 2023 @ 21:23:
[...]
Klopt, maar er is geen verbetering als de ruimtes op temperatuur zijn. Ik heb de 5kw bijv al bijna 2 maanden 24/7 aan dus van een opstart piek is geen sprake. Ik denk dat dat misschien ook wel gebeurt wat jij zegt.
Wat bedoel je met dat hij niet over zijn modulatiepunt heen kan?
Alklima gaat niet verder kijken en testen totdat er volgens hun het juiste aantal gr koelmiddel in zit, dus daarna na testen bij nog steeds slecht functionerende units kan ik pas opheldering vragen over de grootte's van de units aan de installateur, het is een zooitje.
Of heb jij hier een ander advies in kwa stappen wat ik moet volgen?
De route kan ik je niet aangeven maar meer dan afwachten wat de resultaten zijn kun je nu niet doen denk ik, er haast achter zetten zou ik sowieso doen, daarna als blijkt dat dit niet in orde is kun je gas geven. Het kan geen kwaad om vast juridisch advies in te winnen en alle schriftelijke communicatie te verzamelen.
Begrijp ik dat je installateur jou deze set heeft aangeraden? Of heb je hier zelf voor gekozen?
Daikin FTXM35R/RXM35R
linker hoek unit (het oogje een drukker gegevenxHEMANx schreef op vrijdag 27 januari 2023 @ 21:34:
[...]
Heb je de unit als linker hoek unit ingesteld of centraal (standaard)?
In de fixed stand naar rechts, bedoel je dan maximaal naar rechts 50° of recht vooruit 30° (naar rechts)Waah schreef op vrijdag 27 januari 2023 @ 21:43:
[...]
linker hoek unit (het oogje een drukker gegeven)
:strip_exif()/f/image/n2fHjRQN7CMHKTde9lNhacD6.jpg?f=fotoalbum_large)
Mijn woonkamer. De lijnen die het geheel in 3 blokken verdelen zijn geen muren, enkel lijnen om de tekening iets makkelijker te maken. ,😅
Ik wilde de airco aan de andere kant, maar mn vrouw vond dat geen gezicht. Dus je ziet wel wie er de baas in huis is.... 😓
[ Voor 15% gewijzigd door xHEMANx op 27-01-2023 21:52 ]
MHI single-split SRK35ZS-W, '65 woning, oud dubbelglas, spouw volgespoten (wol). 76m3 woonkamer.
oh die manier, nee volledig naar rechts, dus de meest verre naar rechts volgens de remote.xHEMANx schreef op vrijdag 27 januari 2023 @ 21:49:
[...]
In de fixed stand naar rechts, bedoel je dan maximaal naar rechts 50° of recht vooruit 30° (naar rechts)
[Afbeelding]
Mijn woonkamer. De lijnen die het geheel in 3 blokken verdelen zijn geen muren, enkel lijnen om de tekening iets makkelijker te maken. ,😅
Ik wilde de airco aan de andere kant, maar mn vrouw vond dat geen gezicht. Dus je ziet wel wie er de baas in huis is.... 😓
Ik heb dus echt het idee dat de 30° een veel krachtigere luchtstroom geeft dan de 50°. Probeer dat eens.Waah schreef op vrijdag 27 januari 2023 @ 21:54:
[...]
oh die manier, nee volledig naar rechts, dus de meest verre naar rechts volgens de remote.
Fan max en dan met je snufferd ervoor gaan staan. Dan voel je wat ik bedoel...
[ Voor 12% gewijzigd door xHEMANx op 27-01-2023 21:58 ]
MHI single-split SRK35ZS-W, '65 woning, oud dubbelglas, spouw volgespoten (wol). 76m3 woonkamer.
Gisteren was het buiten volgens mij een stuk warmer dan vandaag. Van 0 tot 5 graden is niet hetzelfde als 2.5 graden. Praktisch iedereen die verschillen probeert te meten loopt hier tegenaan of tegen een andere externe factor die verschilt. Ik denk dat de verschillende airco-standen qua verbruik maar marginaal verschillen en dat de keuze vooral een kwestie van smaak is.Waah schreef op vrijdag 27 januari 2023 @ 21:15:
[...]
Mijn resultaten van gisteren (3D auto) en vandaag (naar links, fanstand auto)
[Afbeelding]
Wat me opvalt:
- Binnentemperatuur laat geen ander gedrag zien. Op en neer, met soms langere perioden gelijk.
- Buitentemp is bij 3D auto rond 0 tot 5 graden, vandaag met gewoon continu rond de 2,5 graden. Dus gemiddeld gezien hetzelfde. Maar toch is 3D auto zuiniger geweest! 8,61kwh voor 3D auto, en nu al 11kWh voor gewoon. 1 dag en n=1, maar volledig naar rechts is misschien niet de beste methode
Bedankt voor je info, dit is mij aangeraden door de installateur.Servee schreef op vrijdag 27 januari 2023 @ 21:37:
[...]
Een airco is softwarematig/ntc zo ingeregeld dat na een x hoeveelheid tijd een blijvende x temperatuur gaat terug regelen. Mijn ervaring is bij een koude start dat dit best even kan duren bij warmtevraag, er kan soms wel enkele uren tussen zitten. Als je 24 uur draait in deze opstelling zal je in een pendel cyclus terecht komen en zal de unit nooit aan moduleren toekomen om bovengenoemde redenen en dus steeds hoog starten omdat er gewoonweg mega veel vermogen beschikbaar is.
De route kan ik je niet aangeven maar meer dan afwachten wat de resultaten zijn kun je nu niet doen denk ik, er haast achter zetten zou ik sowieso doen, daarna als blijkt dat dit niet in orde is kun je gas geven. Het kan geen kwaad om vast juridisch advies in te winnen en alle schriftelijke communicatie te verzamelen.
Begrijp ik dat je installateur jou deze set heeft aangeraden? Of heb je hier zelf voor gekozen?
Daarom doe ik liever kortere testen op dezelfde dag met dezelfde setpoint. Dagen met dagen vergelijken ben je idd veel te veel onderworpen aan verschillende factoren die de boel beinvloeden. Op dezelfde dag js dat tenminste iets wat heel geleidelijk veranderd. Het is nl niet in 15 min 3 graden kouder... Of 40% hogere luchtvochtigheid.Martin7182 schreef op vrijdag 27 januari 2023 @ 22:05:
[...]
Gisteren was het buiten volgens mij een stuk warmer dan vandaag. Van 0 tot 5 graden is niet hetzelfde als 2.5 graden. Praktisch iedereen die verschillen probeert te meten loopt hier tegenaan of tegen een andere externe factor die verschilt. Ik denk dat de verschillende airco-standen qua verbruik maar marginaal verschillen en dat de keuze vooral een kwestie van smaak is.
Als de kamer verzadigd is met de lucht van de ingestelde setpoint, moet hij enkel even de luchtstroom aanpassen als je hem op een andere stand zet. Na een uur is die luchtstroom echt wel aangepast en moet het resultaat wel te zien zijn, lijkt me.
Tenminste dat is mijn theorie... 😁
MHI single-split SRK35ZS-W, '65 woning, oud dubbelglas, spouw volgespoten (wol). 76m3 woonkamer.
Met een 5kW binnenunit zou deze buitenunit terug moeten kunnen moduleren tot 2,0kW. Wat ik van Mitsubishi Electric lucht/water warmtepompen weet, is dat het minimum vermogen niet altijd wordt vrijgegeven. Bij lagere temperaturen gaat de minimale compressorfrequentie omhoog. Het zou dus best kunnen dat deze buitenunit in de specsheet een minimaal vermogen van 2,0kW heeft staan, maar dat het bij lagere temperaturen eigenlijk 3,0kW is ofzo omdat de compressor dan niet alle vrijheid krijgt van de software.Servee schreef op vrijdag 27 januari 2023 @ 20:14:
[...]
Wat me opvalt is de 2,6kW aan minimaal vermogen bij de buitenunit, weet niet wat dit bij de multi tabel doet maar icm met een 5kW binnen unit op 110m3 kan best een overdaad zijn en mogelijk kan de buitenunit helemaal niet terugmoduleren omdat die z’n warmte gewoon niet kwijt kan wat weer resulteert in een constante hoge druk en hoog verbruik. Zo te lezen is je isolatie beneden best op orde.
Verder is een 5,0kW ook nogal een grote jongen voor 110m3. Zeker met eventuele opstartpieken loop je al heel vlug kans op pendelgedrag.
Als ik alle berichten zo lees, dan heb ik het idee dat @whtniels niet de best passende installatie voor de situatie heeft gekregen.
edit: wilde link naar combinatietabel invoegen, maar die is alleen toegankelijk als je bent ingelogd op de website van Alklima.
[ Voor 9% gewijzigd door M_AW op 27-01-2023 22:17 ]
PV: 7205Wp. LW-WP: ME SUZ-SWM40VA2 + EHST20D-VM2D. LL-WP: 3x MHI SRK20ZS-S
Eens. Het is lastig om het goed te meten. Zeker omdat de COP niet te meten is.Martin7182 schreef op vrijdag 27 januari 2023 @ 22:05:
[...]
Gisteren was het buiten volgens mij een stuk warmer dan vandaag. Van 0 tot 5 graden is niet hetzelfde als 2.5 graden. Praktisch iedereen die verschillen probeert te meten loopt hier tegenaan of tegen een andere externe factor die verschilt. Ik denk dat de verschillende airco-standen qua verbruik maar marginaal verschillen en dat de keuze vooral een kwestie van smaak is.
Wel is het verschil tussen 0 tot 5 graden (waarbij er aardig wat defrosts waren) met de hele dag 2,5 graad best opmerkelijk. Het verschil in verbruik is best significant.
Maar ik zoek nu eerst naar een goede setting. Als ik dat heb, kan ik langer testen, en dan kan je met graaddagen wel een aardig gemiddelde vinden.
Eerst maar zien of ik hem zo stabiel krijg als anderen. Want hier heb ik toch steeds die pieken.....
Die pieken zeggen volgens mij niets. Sommige dagen loopt hij met een recht lijntje en sommige dagen heb ik flinke pieken erin, terwijl ik aan de instellingen niets veranderd heb.Waah schreef op vrijdag 27 januari 2023 @ 22:12:
[...]
Eens. Het is lastig om het goed te meten. Zeker omdat de COP niet te meten is.
Wel is het verschil tussen 0 tot 5 graden (waarbij er aardig wat defrosts waren) met de hele dag 2,5 graad best opmerkelijk. Het verschil in verbruik is best significant.
Maar ik zoek nu eerst naar een goede setting. Als ik dat heb, kan ik langer testen, en dan kan je met graaddagen wel een aardig gemiddelde vinden.
Eerst maar zien of ik hem zo stabiel krijg als anderen. Want hier heb ik toch steeds die pieken.....
(Nouja ze zeggen vast iets, maar niet dat je instellingen niet goed zijn. 😁)
[ Voor 4% gewijzigd door xHEMANx op 27-01-2023 22:15 ]
MHI single-split SRK35ZS-W, '65 woning, oud dubbelglas, spouw volgespoten (wol). 76m3 woonkamer.
true, maar ik heb nog nooit echt langer dan 2 uren een strakke lijn gehad. Das niet ideaalxHEMANx schreef op vrijdag 27 januari 2023 @ 22:14:
[...]
Die pieken zeggen volgens mij niets. Sommige dagen loopt hij met een recht lijntje en sommige dagen heb ik flinke pieken erin, terwijl ik aan de instellingen niets veranderd heb.
(Nouja ze zeggen vast iets, maar niet dat je instellingen niet goed zijn. 😁)
pruts nog even verder
Als je de setpoint verhoogd met 2 ofzo, krijg je dan niet een rechtere lijn, als hij aan het opwarmen is? Ik heb het idee dat hij gaat pieken als de kamer lucht (incl meubels, muren etc) verzadigd is met warmte dat hij dan gaat pieken...Waah schreef op vrijdag 27 januari 2023 @ 22:18:
[...]
true, maar ik heb nog nooit echt langer dan 2 uren een strakke lijn gehad. Das niet ideaal![]()
pruts nog even verder
In dat geval is pieken juist gunstig. 😁 Weet het niet zeker hoor.
[ Voor 9% gewijzigd door xHEMANx op 27-01-2023 22:26 ]
MHI single-split SRK35ZS-W, '65 woning, oud dubbelglas, spouw volgespoten (wol). 76m3 woonkamer.
M_AW schreef op vrijdag 27 januari 2023 @ 22:12:
[...]
Met een 5kW binnenunit zou deze buitenunit terug moeten kunnen moduleren tot 2,0kW. Wat ik van Mitsubishi Electric lucht/water warmtepompen weet, is dat het minimum vermogen niet altijd wordt vrijgegeven. Bij lagere temperaturen gaat de minimale compressorfrequentie omhoog. Het zou dus best kunnen dat deze buitenunit in de specsheet een minimaal vermogen van 2,0kW heeft staan, maar dat het bij lagere temperaturen eigenlijk 3,0kW is ofzo omdat de compressor dan niet alle vrijheid krijgt van de software.
Verder is een 5,0kW ook nogal een grote jongen voor 110m3. Zeker met eventuele opstartpieken loop je al heel vlug kans op pendelgedrag.
Als ik alle berichten zo lees, dan heb ik het idee dat @whtniels niet de best passende installatie voor de situatie heeft gekregen.
edit: wilde link naar combinatietabel invoegen, maar die is alleen toegankelijk als je bent ingelogd op de website van Alklima.
:strip_exif()/f/image/yAcSzxNohHu3fxxxic8beiyc.jpg?f=fotoalbum_large)
Bedoel je dit?
Klinkt aannemelijk er hangt volgens mij ook nog een 3,5kW aan maar dat maakt dit verhaal niet veel anders.M_AW schreef op vrijdag 27 januari 2023 @ 22:12:
[...]
Met een 5kW binnenunit zou deze buitenunit terug moeten kunnen moduleren tot 2,0kW. Wat ik van Mitsubishi Electric lucht/water warmtepompen weet, is dat het minimum vermogen niet altijd wordt vrijgegeven. Bij lagere temperaturen gaat de minimale compressorfrequentie omhoog. Het zou dus best kunnen dat deze buitenunit in de specsheet een minimaal vermogen van 2,0kW heeft staan, maar dat het bij lagere temperaturen eigenlijk 3,0kW is ofzo omdat de compressor dan niet alle vrijheid krijgt van de software.
Verder is een 5,0kW ook nogal een grote jongen voor 110m3. Zeker met eventuele opstartpieken loop je al heel vlug kans op pendelgedrag.
Als ik alle berichten zo lees, dan heb ik het idee dat @whtniels niet de best passende installatie voor de situatie heeft gekregen.
edit: wilde link naar combinatietabel invoegen, maar die is alleen toegankelijk als je bent ingelogd op de website van Alklima.
Daikin FTXM35R/RXM35R
Die bedoel ik ja. Stukje verder omhoog zie je ook wat de buitenunit doet als er alleen een 5,0kW aan hangt. Hoe ik deze tabellen interpreteer: Als je de 3,5kW uit hebt staan, kijk ik naar de regel waar alleen de 5,0kW is opgenomen.
Zelfs met deze te grote unit voor je woonkamer vind ik je energieverbruik verdacht hoog. Op basis van de informatie die ik heb ziet het er naar uit dat je een onnodig zwaar systeem hebt, maar dat het systeem ook niet werkt zoals je zou verwachten dat het werkt.
PV: 7205Wp. LW-WP: ME SUZ-SWM40VA2 + EHST20D-VM2D. LL-WP: 3x MHI SRK20ZS-S
Ook dat heeft zijn beperkingen. Een andere luchtstroom verwarmt de lucht en objecten anders. B.v. een hogere fanstand geeft in principe minder verbruik, maar soms gaat het verbruik toch omhoog omdat de airco een groter bereik krijgt. Het is ook persoonlijk, in een luchtstroom van 20 graden kan het minder aangenaam zijn dan zonder luchtstroom en 18 graden.xHEMANx schreef op vrijdag 27 januari 2023 @ 22:10:
[...]
Daarom doe ik liever kortere testen op dezelfde dag met dezelfde setpoint. Dagen met dagen vergelijken ben je idd veel te veel onderworpen aan verschillende factoren die de boel beinvloeden. Op dezelfde dag js dat tenminste iets wat heel geleidelijk veranderd. Het is nl niet in 15 min 3 graden kouder... Of 40% hogere luchtvochtigheid.
Als de kamer verzadigd is met de lucht van de ingestelde setpoint, moet hij enkel even de luchtstroom aanpassen als je hem op een andere stand zet. Na een uur is die luchtstroom echt wel aangepast en moet het resultaat wel te zien zijn, lijkt me.
Tenminste dat is mijn theorie... 😁
Bij mij gaat het verbruik vors omhoog bij een hogere fanstand. (Niet zo gek, omdat hij de hele kamer dan op een hogere temperatuur brengt en niet alleen de bubble rondom je binnenunit)Martin7182 schreef op vrijdag 27 januari 2023 @ 22:57:
[...]
Ook dat heeft zijn beperkingen. Een andere luchtstroom verwarmt de lucht en objecten anders. B.v. een hogere fanstand geeft in principe minder verbruik, maar soms gaat het verbruik toch omhoog omdat de airco een groter bereik krijgt. Het is ook persoonlijk, in een luchtstroom van 20 graden kan het minder aangenaam zijn dan zonder luchtstroom en 18 graden.
Ik denk dat alleen bij mensen met zulke goede isolatie dat hij op fan 2 of lager stand al de hele kamer op of boven setpoint brengt, een fanstand hoger juist energie zuiniger kan zijn. Maar als je op fan 2 of lager al 3 graden onder je setpoint zit, dan gaat het verbruik bij een hogere fan stand dus flink omhoog. (Want hij gaat de kamer 3 graden hoger proberen te verwarmen en op peil houden. Hij produceerd dus meer warmte en verbruikt meer energie.)
Maaruuh... Als je maar vaak genoeg blijft meten, met verschillende omstandigheden, krijg je vanzelf een keer genoeg info om tot een conclusie te komen.
Maar idd in een ruimte met een constante omgeving zou de test een stuk preciezer en sneller gaan. ☺️
[ Voor 19% gewijzigd door xHEMANx op 27-01-2023 23:30 ]
MHI single-split SRK35ZS-W, '65 woning, oud dubbelglas, spouw volgespoten (wol). 76m3 woonkamer.
Deze is met een snelkoppeling. Verbaasde dat er nog zoveel op voorraad staan ivm mensen die opzoek zijn naar alternatieve verwarming.
Welke bouwmarkt en welke warmtepomp?ningalloon schreef op zaterdag 28 januari 2023 @ 11:11:
Deze ochtend warmtepomp gekocht bij een grote Belgische bouwmarkt die 25% korting gaf. Scheelde € 207,-
Deze is met een snelkoppeling. Verbaasde dat er nog zoveel op voorraad staan ivm mensen die opzoek zijn naar alternatieve verwarming.
Ow dit is het L/L topic.. foutje
[ Voor 4% gewijzigd door Glashelder op 28-01-2023 11:24 ]
PV 4915wp op oost, 2680 wp op west, 1900 wp op zuid. pvoutput - AUX 8 kW bi bloc
Bouwmarkten staan niet bekend om hoge kwaliteit spul. Als je de specificaties gaat vergelijken zal je vast een verschil ontdekken met de units die moeilijk verkrijgbaar zijn.ningalloon schreef op zaterdag 28 januari 2023 @ 11:11:
Deze ochtend warmtepomp gekocht bij een grote Belgische bouwmarkt die 25% korting gaf. Scheelde € 207,-
Deze is met een snelkoppeling. Verbaasde dat er nog zoveel op voorraad staan ivm mensen die opzoek zijn naar alternatieve verwarming.
Mitsubishi externe temperatuur sensor (Home Assistant compatible): V&A - ClimaControl - Ook voor Panasonic & LG.
Na 2 maanden intensief gebruik (woonkamer unit in ieder geval), nauwelijks stof te bekennen in het grote filter. Desalniettemin grote + oranje filters allemaal met de stofzuiger (jaja, incl zachte borstel) schoon gemaakt. Tip aan diegenen die ook met een stofzuiger in de binnenunit zelf gaan roeren: die lamellen van aluminium heb je zo krom gebogen. Niet doen dus
De unit op de zolderverdieping helemaal geen stof.
(Stukje context: tegelvloer woonkamer, wel groot kleed en stoffen bank etc. Wordt regelmatig door de robotstofzuiger gestofzuigd)
4.320WP | 2x MHI SRK/SRC 35 ZS-W
Dat filter is wel een goede indicatie hoe goed je schoonmaakt.KoningPaulus schreef op zaterdag 28 januari 2023 @ 14:40:
Gisteren eens beide airco's stofvrij gemaakt; advies is immers om dat iedere 2 weken te doen.
Na 2 maanden intensief gebruik (woonkamer unit in ieder geval), nauwelijks stof te bekennen in het grote filter. Desalniettemin grote + oranje filters allemaal met de stofzuiger (jaja, incl zachte borstel) schoon gemaakt. Tip aan diegenen die ook met een stofzuiger in de binnenunit zelf gaan roeren: die lamellen van aluminium heb je zo krom gebogen. Niet doen dus![]()
De unit op de zolderverdieping helemaal geen stof.
(Stukje context: tegelvloer woonkamer, wel groot kleed en stoffen bank etc. Wordt regelmatig door de robotstofzuiger gestofzuigd)
Hier na bijna een jaar met twee katten en een robotstofzuiger waren de filters ook nog als nieuw.
Mitsubishi externe temperatuur sensor (Home Assistant compatible): V&A - ClimaControl - Ook voor Panasonic & LG.
Kinderen en een hond. Filters zitten iedere 2 weken vol. 😅LED-Maniak schreef op zaterdag 28 januari 2023 @ 14:52:
[...]
Dat filter is wel een goede indicatie hoe goed je schoonmaakt.![]()
Hier na bijna een jaar met twee katten en een robotstofzuiger waren de filters ook nog als nieuw.
MHI single-split SRK35ZS-W, '65 woning, oud dubbelglas, spouw volgespoten (wol). 76m3 woonkamer.
2 verschillende filters klopt. Dat heb ik ook. Die deuken erin klopt niet.Megalomania schreef op zaterdag 28 januari 2023 @ 15:44:
Ik heb een Mhi srk35zsx-w en wilde ook de filters eens bekijken voor het eerst. Nu valt me op dat er nu al lamellen krom zijn en er twee verschillende filters inzitten. De unit zat ook in een andere doos, dikke kans dat ik een 2e hands unit heb of niet ?
[Afbeelding] [Afbeelding] [Afbeelding] [Afbeelding]
MHI single-split SRK35ZS-W, '65 woning, oud dubbelglas, spouw volgespoten (wol). 76m3 woonkamer.
Met betrekking tot de 2 verschillende filters:Megalomania schreef op zaterdag 28 januari 2023 @ 15:44:
Ik heb een Mhi srk35zsx-w en wilde ook de filters eens bekijken voor het eerst. Nu valt me op dat er nu al lamellen krom zijn en er twee verschillende filters inzitten. De unit zat ook in een andere doos, dikke kans dat ik een 2e hands unit heb of niet ?
[Afbeelding] [Afbeelding] [Afbeelding] [Afbeelding]
:strip_exif()/f/image/D0o7uYxwm5vQvHFQhY5NHc0F.jpg?f=fotoalbum_large)
Bij mij zat in 1 van de 3 units de allergenenfilter achterstevoren in de houder. Dus ook daar even op letten. De geribbelde kant naar voren toe, de gladde kant naar achter.
Maar ik neem aan dat hier overheen nog een grote filter aan de linker- en rechterzijde aanwezig is, welke niet op de fotos zijn te zien? Zie onderstaande video ter illustratie.
[YouTube: Hoe maak je zelf filters van een split airco schoon? (Mitsubishi Heavy SRK/SRC ZS-W]
[ Voor 9% gewijzigd door ThaBEN op 28-01-2023 16:55 ]
PSVR Owner | PSN ID: ThaBEN_NL
Maken jullie die gele filters ook schoon??? Worden die uberhaupt gebruikt of alleen bij die allergenen stand? (die ik nog nooit aangezet heb)ThaBEN schreef op zaterdag 28 januari 2023 @ 16:47:
[...]
Met betrekking tot de 2 verschillende filters:
[Afbeelding]
Bij mij zat in 1 van de 3 units de allergenenfilter achterstevoren in de houder. Dus ook daar even op letten. De geribbelde kant naar voren toe, de gladde kant naar achter.
Maar ik neem aan dat hier overheen nog een grote filter aan de linker- en rechterzijde aanwezig is, welke niet op de fotos zijn te zien? Zie onderstaande video ter illustratie.
[YouTube: Hoe maak je zelf filters van een split airco schoon? (Mitsubishi Heavy SRK/SRC ZS-W]
MHI single-split SRK35ZS-W, '65 woning, oud dubbelglas, spouw volgespoten (wol). 76m3 woonkamer.
Hebben de andere merken ook van die extra filters?
[ Voor 36% gewijzigd door xHEMANx op 28-01-2023 17:04 ]
MHI single-split SRK35ZS-W, '65 woning, oud dubbelglas, spouw volgespoten (wol). 76m3 woonkamer.
Deuk kan ook in de fabriek, tijdens transport of bij montage zijn ontstaan. Mijn buitenunit heeft ook een deukje en die kwam toch echt nieuw uit de doos (zelf opengemaakt). Als je je eraan stoort dan zijn de lamellen denk ik zo terug te buigen met een plat tangetje.Megalomania schreef op zaterdag 28 januari 2023 @ 15:44:
Ik heb een Mhi srk35zsx-w en wilde ook de filters eens bekijken voor het eerst. Nu valt me op dat er nu al lamellen krom zijn en er twee verschillende filters inzitten. De unit zat ook in een andere doos, dikke kans dat ik een 2e hands unit heb of niet ?
[Afbeelding] [Afbeelding] [Afbeelding] [Afbeelding]
@MegalomaniaMartin7182 schreef op zaterdag 28 januari 2023 @ 17:21:
[...]
Deuk kan ook in de fabriek, tijdens transport of bij montage zijn ontstaan. Mijn buitenunit heeft ook een deukje en die kwam toch echt nieuw uit de doos (zelf opengemaakt). Als je je eraan stoort dan zijn de lamellen denk ik zo terug te buigen met een plat tangetje.
Er bestaan kammetjes voor als je jezelf eraan stoort
Daikin FTXM35R/RXM35R
Eens per kwartaal spoel ik de filters even af onder de kraan, op de kop houden en afspoelen.KoningPaulus schreef op zaterdag 28 januari 2023 @ 14:40:
Gisteren eens beide airco's stofvrij gemaakt; advies is immers om dat iedere 2 weken te doen.
Na 2 maanden intensief gebruik (woonkamer unit in ieder geval), nauwelijks stof te bekennen in het grote filter. Desalniettemin grote + oranje filters allemaal met de stofzuiger (jaja, incl zachte borstel) schoon gemaakt. Tip aan diegenen die ook met een stofzuiger in de binnenunit zelf gaan roeren: die lamellen van aluminium heb je zo krom gebogen. Niet doen dus![]()
De unit op de zolderverdieping helemaal geen stof.
(Stukje context: tegelvloer woonkamer, wel groot kleed en stoffen bank etc. Wordt regelmatig door de robotstofzuiger gestofzuigd)
daarna blaas ik ze even droog met een föhn (op koud blazen).
Ik gebruik geen stofzuiger daarvoor want je kan gemakkelijk iets beschadigen/kapot maken.
Filters zijn nauwelijks vuil, hier ook een bankstel van stof en 2 grote vloerkleden en gordijnen+overgordijnen.
Ik stofzuig weinig maar dweil vaker (met een stoomreiniger).
Ik gebruik nooit de stofzuiger voor de binnenunit om die reden bijvoorbeeld wat je al aangeeft.
Wel wordt hier de luchtvochtigheid op peil gehouden wat ook minder stof geeft (rond 50%) dus niet te droog in huis.
En de binnenunit blaast nooit zo hard.
[ Voor 8% gewijzigd door mr_evil08 op 28-01-2023 18:27 ]
WP | SP, Daikin FTXM35M/RXM35M
Fan = 4 is inderdaad de hoogste stand en wat MHI-AC-CTRL doorgeeft.Waah schreef op vrijdag 27 januari 2023 @ 21:15:
Dit is mijn plattegrond:
[Afbeelding]
Zoals je ziet, hangt die wel in de hoek maar kan aardig "om de hoek" met zijn warmte.
Voor je vragen:
- Wat is Fan=4? bedoel je de hoogste stand? of bedoel je 4 die MHI-AC-CTRL doorgeeft? Momenteel verwarm ik 24/7 en de fan op auto en dan heb ik geen problemen eigenlijk. Soms wel fris volgens Miss Waah, maar dan is de temp 1 graad hoger de oplossing, of de fan wat harder.
Misschien proberen om niet volledig opzij te blazen? Maar ik ben nog aan het testen en prutsen dus ik weet het ook nog niet zeker. 3D auto lijkt hier best oke te zijn, ook al blaast die dan niet volledig opzij.
Jouw layout is wat gunstiger dan die van mij dus inderdaad niet goed vergelijkbaar. Die van @xHEMANx lijkt wat meer op die van mij. Ik zal zijn posts nog eens teruglezen.
@xHEMANx
Krijg jij het wel voelde warm zonder hoge fan stand in het ongunstigste hoekje ?
(helemaal rechtsonder in het rechter blokje van je tekening in xHEMANx in "Lucht/lucht warmtepomp om mee te verwarmen en te koelen")
Waar heb jij je temp meters precies staan ?
Ik zou ze laten zitten want ze hebben een functie.xHEMANx schreef op zaterdag 28 januari 2023 @ 17:02:
Zit er wel eens aan te denken die gele filters eruit te halen... Voor een betere luchtstroom..? Iemand dat inmiddels getest? (Heb de vraag wel eens vaker gezien, maar volgens mij onbeantwoord.)
Hebben de andere merken ook van die extra filters?
https://www.daikin.com.my...20/02/Streamer-SMARTO.jpg
Daikin en meerdere merken hebben die, staat los van de ionisator functie.
(Edit mbt luchtstroom geen idee of het veel uitmaakt).
[ Voor 4% gewijzigd door mr_evil08 op 28-01-2023 21:24 ]
WP | SP, Daikin FTXM35M/RXM35M
Verwijderd
Verbruik voorbije jaren voor januari:
:fill(white):strip_exif()/f/image/wMMLoxuQ6QA5UWxPS2lG3Tve.png?f=user_large)
Huidige gasprijs (energie.be): 0,147 €/kWh
Huidige elektriciteitsprijs (ecopower): 0,435 €/kWh
Kost voor gemiddeld januari verbruik aan huidig tarief:
Gas: 108 euro
Elektriciteit: 72 euro
Samen: 180 euro
Gemiddeld verbruik per dag sinds airco en wp-boiler: 8,98 kWh, waarvan gemiddeld 4,88 kWh voor airco en 1,25 kWh voor boiler, x 31 dagen = 279 kWh of 121 euro
Kanttekeningen:
- januari is gemiddeld de koudste maand
- de 2e helft van januari was kouder dan gemiddeld
- hoe lager de temperatuur, hoe lager de efficiëntie van de airco
Naarmate het warmer wordt zal de efficiëntie toenemen (zie tabel), waardoor het verschil met gas nog groter zal zijn. Met zonnepanelen zal de elektriciteitsfactuur nog lager zijn + koeling met het overschot aan zonne-energie 's zomers.
:fill(white):strip_exif()/f/image/M9WbGjRs5cnwxHji2S9t7rhP.png?f=user_large)
Prijs airco living (enige verwarmde ruimte): 2860 euro - 480 euro premie = 2380 euro
Prijs wp-boiler: 3477 euro - 1080 euro premie = 2397 euro
Samen: 4777 euro (en het zijn 2 duurdere merken)
Prijs zonnepanelen: 7056 euro - 628 euro premie = 6428 euro
Samen met airco en boiler: 11205 euro
Geschatte jaarlijkse factuur: 300 euro
Geschatte jaarlijkse besparing: 967 euro
Terugverdientijd van alles samen: 11,6 jaar
Gemiddelde prijs gascondensatieketel met boiler: 4750 euro - 1800 euro premie (!!!) = 2950 euro
Volgens een andere site gemiddeld 7000 euro - 1800 euro premie = 5200 euro
Bij zo'n systeem moet je eigenlijk ook de radiatoren of vloerverwarming tellen, wat bij een airco niet nodig is, en dan heb je ook geen koeling.
Conclusie: van het gas af gaan kan in aanschaf goedkoper zijn dan een nieuwe gasketel kopen, en het verbruik is zelfs met lage gasprijzen lager. In de toekomst zal het verschil nog vergroten en het zou logisch zijn om de premie voor gasketels te verlagen.
Ik vraag me nu wel nog af of dit voor minder goed geïsoleerde huizen ook van toepassing is. Het gasverbruik ligt daar ook wel hoger, maar je hebt ter vervanging wel een zwaardere en duurdere airco nodig, en waarschijnlijk ook in meerdere kamers.
Bij airco verwarming ofwel luchtverwarming is het belangrijker dat je huis goed luchtdicht is, isolatie moet ook prima zijn maar hoeft niet super goed.Verwijderd schreef op zaterdag 28 januari 2023 @ 21:11:
Ik vraag me nu wel nog af of dit voor minder goed geïsoleerde huizen ook van toepassing is. Het gasverbruik ligt daar ook wel hoger, maar je hebt ter vervanging wel een zwaardere en duurdere airco nodig, en waarschijnlijk ook in meerdere kamers.
De oudere huizen kun je zelf ook veel aan doen door kieren en gaten dicht te kitten en nadenken over de ventilatiesysteem.
Top dat je verbruikscijfers hebt gedeeld.
[ Voor 31% gewijzigd door mr_evil08 op 28-01-2023 21:25 ]
WP | SP, Daikin FTXM35M/RXM35M
MHI heeft ook filters. bedoel je deze?mr_evil08 schreef op zaterdag 28 januari 2023 @ 21:10:
[...]
Ik zou ze laten zitten want ze hebben een functie.
https://www.daikin.com.my...20/02/Streamer-SMARTO.jpg
Daikin en meerdere merken hebben die, staat los van de ionisator functie.
(Edit mbt luchtstroom geen idee of het veel uitmaakt).
:strip_exif()/f/image/awvROnGP7zYLgNQ5VhnvtAs4.jpg?f=fotoalbum_large)
Gezien die ene van mij vrij grote gaten heeft waar stof zo doorheen zou gaan, lijkt het me niet per se nodig dat ze er in zitten. Ze hebben natuurlijk een functie, maar de een is tegen allergenen, en de ander tegen geurtjes (de-odorizing filter). Zonder draaien kan ik me eigenlijk niet voorstellen dat het slecht zou zijn voor het apparaat. Zeker als je de gaten ziet in het "deodorizing filter".
Maar zoals altijd: eigen risico
Kwam deze service manual nog tegen voor de ZSX modellen:
https://www.lumelco.pt/wp...ual_tecnico_srk-zsx-w.pdf
best interessante info. Geluidsproductie (en de meetmethode staat er bij!), wat de verschillende standen doen, hoe en waarom defrosts gedaan worden, en ook de wired remote waarmee je allemaal functionaliteit kan aanpassen (met de juiste software die wij niet gaan krijgen). Nog niet heel erg doorgenomen maar staat best interessante info in voor de liefhebbers.
[ Voor 3% gewijzigd door Waah op 28-01-2023 22:32 ]
Meters staan op de eet tafel. Zie groene vlek plaatje.jobr schreef op zaterdag 28 januari 2023 @ 19:32:
[...]
Fan = 4 is inderdaad de hoogste stand en wat MHI-AC-CTRL doorgeeft.
Jouw layout is wat gunstiger dan die van mij dus inderdaad niet goed vergelijkbaar. Die van @xHEMANx lijkt wat meer op die van mij. Ik zal zijn posts nog eens teruglezen.
@xHEMANx
Krijg jij het wel voelde warm zonder hoge fan stand in het ongunstigste hoekje ?
(helemaal rechtsonder in het rechter blokje van je tekening in xHEMANx in "Lucht/lucht warmtepomp om mee te verwarmen en te koelen")
Waar heb jij je temp meters precies staan ?
:strip_exif()/f/image/OtXlhoQlfwnt2mUMq4Liqwma.jpg?f=fotoalbum_large)
Als ik het niet goed warm krijg, verhoog ik de fan niet, maar de setpoint.
Of het nu 19 graden is doormiddel van de setpoint of doormiddel van de hogere fan (en lagere setpoint), de airco verbruikt bij mij ongeveer evenveel energie in beidde gevallen.
[ Voor 10% gewijzigd door xHEMANx op 28-01-2023 22:35 ]
MHI single-split SRK35ZS-W, '65 woning, oud dubbelglas, spouw volgespoten (wol). 76m3 woonkamer.
Zelfde temp in huis, 3d auto weer minder verbruik.
Toen vroeg ik me af of het 3d auto een speciaal programma (afgezien van de eerste paar minuten heen en weer) heeft of dat het door de "wide" stand komt dat hij minder verbruikt?
Dus de fixed "wide" geprobeerd vs 3d auto. Zelfde verbruik, maar iets minder warm in huis.
Het verbruik dat lager is, komt dus niet door de 3d stand, maar door de "wide" stand.
3d auto is na een paar minuten ook een "wide" stand, alleen deze is niet handmatig na te bootsen. En is na mijn mening iets effectiever in het verwarmen dan de normale "wide" stand.
Ik denk dat ik er nu rust bij heb de 3d auto te blijven gebruiken, als mijn meest effectieve stand op de airco.
Omdat 3d airco een +1 setpoint doorvoert, heb ik de offset uit staan, anders kan ik niet meer onder de 19 graden verwarmen. Nu is setpoint 17 dus mn minimum. Prima... Kouder wil ik het toch niet in huis hebben. 😁 En als ik om wat voor reden ook toch kouder wil hebben, dan haal ik hem van de 3d af en zet hem op eco. Dan kan die tot setpoint 13.5 en heeft de binnenunit ook defrosts. 🥶
[ Voor 8% gewijzigd door xHEMANx op 28-01-2023 23:30 ]
MHI single-split SRK35ZS-W, '65 woning, oud dubbelglas, spouw volgespoten (wol). 76m3 woonkamer.
Helaas wel 2 dingen aangepast dus kan niet iets uitsluiten nog. Maar:
heb de blaasstand van volledig opzij veranderd naar "wide" wat een stuk minder hoek is en hopelijk leid tot betere verspreiding.
Heb de bijkeuken en slaapkamers verwarmt (via CV). Woonkamer CV is uit gebleven.
En vandaag eigenlijk geen pieken!
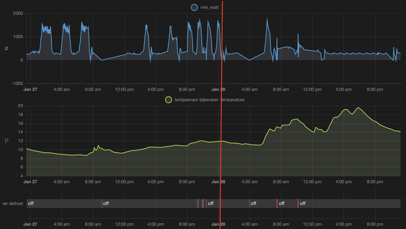
/f/image/1lFduKO0YbvcDshqZxqqvI6H.png?f=fotoalbum_large)
links van de rode lijn, blaasstand volledig naar links (als je voor de unit staat). Rechts in de grafiek is de blaasstand op Wide.
Toch een best groot verschil in pieken en dalen. Nu draait die gewoon continu op 1 wattage met hele kleine variatie. Eigenlijk wat ik had verwacht van een airco (als die het niet op temperatuur houd, 80 watt extra stroomverbruik, niet een sprong naar 1200 watt, dan crashen naar 300 watt... en een uur laten nog een keer). Ik hoop dat het de blaasrichting is, want voor de kosten van de paar uurtjes die ik de CV heb aangehad voor de slaapkamers kan ik 3 dagen de woonkamer op 21 graden houden

Aan de andere kant: goed excuus om de rest van het huis ook van airco te voorzien, of een ventilatiesysteem aan te laten leggen met WTW
Na veel research heb ik een 4 maanden geleden mijn keuze laten vallen op een Qlima.LED-Maniak schreef op zaterdag 28 januari 2023 @ 11:24:
[...]
Bouwmarkten staan niet bekend om hoge kwaliteit spul. Als je de specificaties gaat vergelijken zal je vast een verschil ontdekken met de units die moeilijk verkrijgbaar zijn.
De "betere" merken zoals Daikin zijn mij gewoon te duur. Niet dat ik het niet kan betalen, maar ik zie het verwarmen met een l/l warmtepomp als een tijdelijke oplossing.
Ik betaalde voor mijn 3,5 kw Qlima €700,--.
Het minimaal vermogen van dit apparaat ligt iets hoger dan bv een Daikin. Stabiel draait hij hier het grootste gedeelte van de dag op 350 watt.
Wanneer ik een rekensommetje maak, kan ik dat verschil heel lang bekostigen door het prijsverschil.
Verder is de Qlima gewoon stil, en heeft uitgebreide mogelijkheden.
Niet onbelangrijk is dat de Qlima de huiskamer temperatuur kan meten via de afstandsbediening. Zet ik mijn setpoint op 21°C, is het de rest van de dag stabiel die temperatuur. En ik lees hier toch veel problemen met het stabiel houden van de temperatuur.
Systeem is vooraf gevuld, dus je hebt geen kennis nodig om het apparaat aan de praat te krijgen. Paar wartels aansluiten, opendraaien en gaan met die banaan.
(Alhoewel ik uit het verleden gecertificeerd was voor airco's)
Het enige nadeel wat mijn unit heeft is dat ik via de app geen temperatuur kan aangeven bij het maken van een schema. Dit is geen gebrek van de unit, maar van de wifi dongle.
Het is op te lossen door de aanschaf van een Tado of een Sensibo of een dongle voor nethome plus.
Echter hier staat de temp altijd op 21°C, dus waarom daar nog geld aan uit geven.
Dus hier een tevreden gebruiker van een airco van mindere kwaliteit(zoals jij het omschrijft).
Voor een tijdelijke oplossing hoef je ook geen high-end spul te halen. Dat ga je er inderdaad niet uithalen. Het verschil in SCOP is ±15%. Dat ga je er niet snel uit halen (al ligt dat aan je energiecontractpatrickt35 schreef op zondag 29 januari 2023 @ 00:08:
[...]
Na veel research heb ik een 4 maanden geleden mijn keuze laten vallen op een Qlima.
De "betere" merken zoals Daikin zijn mij gewoon te duur. Niet dat ik het niet kan betalen, maar ik zie het verwarmen met een l/l warmtepomp als een tijdelijke oplossing.
Ik betaalde voor mijn 3,5 kw Qlima €700,--.
Het minimaal vermogen van dit apparaat ligt iets hoger dan bv een Daikin. Stabiel draait hij hier het grootste gedeelte van de dag op 350 watt.
Wanneer ik een rekensommetje maak, kan ik dat verschil heel lang bekostigen door het prijsverschil.
Verder is de Qlima gewoon stil, en heeft uitgebreide mogelijkheden.
Niet onbelangrijk is dat de Qlima de huiskamer temperatuur kan meten via de afstandsbediening. Zet ik mijn setpoint op 21°C, is het de rest van de dag stabiel die temperatuur. En ik lees hier toch veel problemen met het stabiel houden van de temperatuur.
Systeem is vooraf gevuld, dus je hebt geen kennis nodig om het apparaat aan de praat te krijgen. Paar wartels aansluiten, opendraaien en gaan met die banaan.
(Alhoewel ik uit het verleden gecertificeerd was voor airco's)
Het enige nadeel wat mijn unit heeft is dat ik via de app geen temperatuur kan aangeven bij het maken van een schema. Dit is geen gebrek van de unit, maar van de wifi dongle.
Het is op te lossen door de aanschaf van een Tado of een Sensibo of een dongle voor nethome plus.
Echter hier staat de temp altijd op 21°C, dus waarom daar nog geld aan uit geven.
Dus hier een tevreden gebruiker van een airco van mindere kwaliteit(zoals jij het omschrijft).
Een MHI-ZS kost je al snel 500 euro meer in NL, of 300 euro meer vanuit het buitenland. Dat zijn aardig wat kWh. Omslagpunt is prima te berekenen en is voor iedereen anders. Maar begrijp ik het goed dat je hier dus geen STEK-certificering voor nodig hebt? Want dat scheelt nog veel meer in de kosten natuurlijk....
Kwa veel lezen van problemen met op temperatuur houden: Er zijn een aantal mensen hier (waarvan ik de ergste misschien ben) die veel prutsen met hun instellingen. En dat geeft misschien een vertekend beeld. Plus dat MHI volgens mij het grootst vertegenwoordigd is hier. We zijn nu eenmaal Tweakers
Na de juiste instellingen (blijkbaar) gevonden te hebben houd die het nu keurig op temperatuur, geen schommelingen meer in verbruik etc. Echter wil ik met een unit die niet ideaal hangt, toch overal het even warm. En dat betekent prutsen, externe sensors via Home Automation, in elkaar gehackte unsupported wifi-modules etc. Het is ook een beetje hobby/prutsen/tweaken. Eigenlijk heb ik kwa comfort/gevoel geen issues gehad sinds dag 1. Alleen zoek ik naar het optimale systeem voor laag energieverbruik met maximaal comfort en gelijk verdeelde warmte.
Als de unit niet goed hangt/verkeerd gedimensioneerd is, heeft elke airco een probleem. En dat geld eigenlijk voor alle systemen behalve CV, want dat is eigenlijk zo'n overkill systeem dat is als een mug doodmaken met een bazooka

[ Voor 6% gewijzigd door Waah op 29-01-2023 01:56 ]
https://aircoplazazwolle....c35zs-w-r32-coolheat-wifiWaah schreef op zondag 29 januari 2023 @ 01:53:
[...]
Een MHI-ZS kost je al snel 500 euro meer in NL, of 300 euro meer vanuit het buitenland. Dat zijn aardig wat kWh. Omslagpunt is prima te berekenen en is voor iedereen anders.
Kost 200 euro meer, dus dat omslagpunt wordt snel gehaald.
u can fool all people some time and fool some people alltime
Ik moet eerlijk zeggen... Die sensor in de afstandsbediening is wel een gemis. Zeker als je beseft dat het 2023 is! Mhi loopt qua mogelijkheden dan toch achter met hun apparaten. Tenzij je er nog 300 euro bij op gooit voor een officiele externe meter. Beetje jammer wel.patrickt35 schreef op zondag 29 januari 2023 @ 00:08:
[...]
Na veel research heb ik een 4 maanden geleden mijn keuze laten vallen op een Qlima.
De "betere" merken zoals Daikin zijn mij gewoon te duur. Niet dat ik het niet kan betalen, maar ik zie het verwarmen met een l/l warmtepomp als een tijdelijke oplossing.
Ik betaalde voor mijn 3,5 kw Qlima €700,--.
Het minimaal vermogen van dit apparaat ligt iets hoger dan bv een Daikin. Stabiel draait hij hier het grootste gedeelte van de dag op 350 watt.
Wanneer ik een rekensommetje maak, kan ik dat verschil heel lang bekostigen door het prijsverschil.
Verder is de Qlima gewoon stil, en heeft uitgebreide mogelijkheden.
Niet onbelangrijk is dat de Qlima de huiskamer temperatuur kan meten via de afstandsbediening. Zet ik mijn setpoint op 21°C, is het de rest van de dag stabiel die temperatuur. En ik lees hier toch veel problemen met het stabiel houden van de temperatuur.
Systeem is vooraf gevuld, dus je hebt geen kennis nodig om het apparaat aan de praat te krijgen. Paar wartels aansluiten, opendraaien en gaan met die banaan.
(Alhoewel ik uit het verleden gecertificeerd was voor airco's)
Het enige nadeel wat mijn unit heeft is dat ik via de app geen temperatuur kan aangeven bij het maken van een schema. Dit is geen gebrek van de unit, maar van de wifi dongle.
Het is op te lossen door de aanschaf van een Tado of een Sensibo of een dongle voor nethome plus.
Echter hier staat de temp altijd op 21°C, dus waarom daar nog geld aan uit geven.
Dus hier een tevreden gebruiker van een airco van mindere kwaliteit(zoals jij het omschrijft).
MHI single-split SRK35ZS-W, '65 woning, oud dubbelglas, spouw volgespoten (wol). 76m3 woonkamer.
Als je de unit op midden lange muur had gehangen (in jouw geval de WAF wat tegenwerkte ) wat hier al jarenlang word geadviseerd dan had je die niet eens nodig gehadxHEMANx schreef op zondag 29 januari 2023 @ 08:32:
[...]
Ik moet eerlijk zeggen... Die sensor in de afstandsbediening is wel een gemis. Zeker als je beseft dat het 2023 is! Mhi loopt qua mogelijkheden dan toch achter met hun apparaten. Tenzij je er nog 300 euro bij op gooit voor een officiele externe meter. Beetje jammer wel.
Juiste plaatsing is cruciaal en dus de airco de schuld geven van jouw “foute” keuze is denk ik niet reëel
Daikin FTXM35R/RXM35R
Ik lees pas mee sinds ik een airco heb. 😁Servee schreef op zondag 29 januari 2023 @ 08:42:
[...]
Als je de unit op midden lange muur had gehangen (in jouw geval de WAF wat tegenwerkte ) wat hier al jarenlang word geadviseerd dan had je die niet eens nodig gehad
Juiste plaatsing is cruciaal en dus de airco de schuld geven van jouw “foute” keuze is denk ik niet reëelEen 3,5kW zou met jouw afmetingen het op z’n sloffen moeten kunnen redden zonder gepiel met fanstanden .
Plus degene die er verstand van zou moeten hebben (de installateur) zei dat het niets uitmaakt waar ik hem zou hangen, omdat het zon kleine ruimte is. Dus toen was het de "expert" plus de vrouw (visueel mooiste plek) tegen 1. Wat ga je dan nog beginnen? (En ja ik heb de installateur met de hoogste recenties op meerdere sites hier laten komen, geen beunhaas.)
En even ongeacht waar die hangt, toch is een sensor in de afstandsbediening handig. ☺️
MHI single-split SRK35ZS-W, '65 woning, oud dubbelglas, spouw volgespoten (wol). 76m3 woonkamer.
xHEMANx schreef op zondag 29 januari 2023 @ 09:09:
[...]
Ik lees pas mee sinds ik een airco heb. 😁
Plus degene die er verstand van zou moeten hebben (de installateur) zei dat het niets uitmaakt waar ik hem zou hangen, omdat het zon kleine ruimte is. Dus toen was het de "expert" plus de vrouw tegen 1. Wat ga je dan nog beginnen? (En ja ik heb de installateur met de hoogste recenties op meerdere sites hier laten komen, geen beunhaas.)
En even ongeacht waar die hangt, toch is een sensor in de afstandsbediening handig. ☺️
*Rant*
Mijn schoonvader is ketelmonteur
Kennis is hoog, maar toepassen gebeurt enkel op klachten. Daarom zie je veel overgedimensioneerd advies: een klant klaagt niet snel bij een hoog verbruik (want vergeleken met wat? Gas? Dan toch al goedkoper) maar wel als het niet warm is.
Bij CV ketels is het advies dus: grote ketel, temperatuur op 90 want lekker snel warm
Wat dat betreft zou goed advies op alles isolatie/verwarmen met echt goed onafhankelijk advies wel goed zijn. Maar dat doen we niet, simpele subsidie en je krijgt halfbakken advies door een van honderd nieuwe bedrijfjes
/Rant
Goed ophangen is natuurlijk het belangrijkst. Maar in een tijd van slimme thermostaten voelt airco regeling best... Simpel. En met 2 thermometers (in de unit en op een andere plek) zou je slimmer kunnen sturen. (Harder blazen bij groot temperatuurverschil, zachter bij klein verschil bijvoorbeeld)
Maar volgens mij werken ze allemaal wel aardig "dom". Een externe sensor is leuk, maar het enige wat dat gaat doen is meer warmte je huis in blazen. Want het enige wat die doet is langer verwarmen als er een warmtebel ontstaat verwacht ik. De reden van die bel óf de reden waarom het 2x de hoek om niet warm word los je er niet mee op verwacht ik. Dan moet de fanstand omhoog maar dat wil men niet want lawaai
Ik ben nog altijd fan van airco! Maar plaatsen is gewoon kritischer dan bij CV verwarming.
Da's een betere prijs ja!digifun schreef op zondag 29 januari 2023 @ 04:44:
[...]
https://aircoplazazwolle....c35zs-w-r32-coolheat-wifi
Kost 200 euro meer, dus dat omslagpunt wordt snel gehaald.
Maar dan nog blijft staan: ligt aan je gasverbruik/prijs. Het ging over tijdelijk hier. Met 15% efficiëntere COP en mijn energieprijs (0,24) moet ik €200/€0,24/kWh = €833/kWh
$833/kWh/15% efficienter/kWh=5555,55 kWh omslagpunt.
Daar kun je wat jaartjes van stoken. Ja het kan uit op den duur (en daarom heb ik de ZSX) maar voor 2 jaartjes bijvoorbeeld? Waarschijnlijk niet.
Zeker als het zelf te installeren is
Ik wil de meest effectieve stand. (Wie niet?) En ik moet de setpoint aanpassen op het weer. Dat had bij een centrale hanging ook gemoeten. (Miss iets minder, maar toch) dat aanpassen hoeft niet meer met een thermometer in de afstandsbediening.
Verder weet mhi dat aircos ook in de hoek gehangen worden, je hebt namelijk een linker of rechter hoek stand. (Waarom zitten die er anders op?) Dus dan hadden ze ook kunnen weten dat een thermometer in de afstandsbediening erg handig zou zijn. 😊
(Plus ze weten ook vast wel dat er slechte installateurs zijn of mensen die niet het L/L forum op tweakers lezen, dat weten ze bij Qlima schijnbaar Ook😁)
[ Voor 4% gewijzigd door xHEMANx op 29-01-2023 10:09 ]
MHI single-split SRK35ZS-W, '65 woning, oud dubbelglas, spouw volgespoten (wol). 76m3 woonkamer.
Wat gebruik jij om de RH op peil te houden?mr_evil08 schreef op zaterdag 28 januari 2023 @ 18:23:
[...]
Wel wordt hier de luchtvochtigheid op peil gehouden wat ook minder stof geeft (rond 50%) dus niet te droog in huis.
En de binnenunit blaast nooit zo hard.
PV Output 1.350Wp ZWW 10°
Het gaat er om dat de sensor van de binnenunit de temperatuur bij het plafond meet. Dus wil je het 21°C in huis hebben, moet je de temperatuur op de unit hoger instellen, of met een offset werken.Servee schreef op zondag 29 januari 2023 @ 08:42:
[...]
Als je de unit op midden lange muur had gehangen (in jouw geval de WAF wat tegenwerkte ) wat hier al jarenlang word geadviseerd dan had je die niet eens nodig gehad
Juiste plaatsing is cruciaal en dus de airco de schuld geven van jouw “foute” keuze is denk ik niet reëelEen 3,5kW zou met jouw afmetingen het op z’n sloffen moeten kunnen redden zonder gepiel met fanstanden .
Ik leg mijn afstandsbediening op de hoogte en plaats waar ik zit. Dit geeft in mijn ogen een betere meting.
Correct me if I'm wrong.
Helemaal met je eens. Ik wilde mijn unit ook midden op de muur, maar werd door moeders de vrouw gecorrigeerd.xHEMANx schreef op zondag 29 januari 2023 @ 09:09:
[...]
Ik lees pas mee sinds ik een airco heb. 😁
Plus degene die er verstand van zou moeten hebben (de installateur) zei dat het niets uitmaakt waar ik hem zou hangen, omdat het zon kleine ruimte is. Dus toen was het de "expert" plus de vrouw (visueel mooiste plek) tegen 1. Wat ga je dan nog beginnen? (En ja ik heb de installateur met de hoogste recenties op meerdere sites hier laten komen, geen beunhaas.)
En even ongeacht waar die hangt, toch is een sensor in de afstandsbediening handig. ☺️
We hadden net heel de woonkamer gestyled, en dat ding aan de muur was voor haar echt een doorn in het oog.
Nu is mijn oog gevallen op de Venta LW25.
Iemand ervaring met Venta?
Dit topic is gesloten.
Een vraag over een offerte, plaatsing of uitzoeken van een L/L WP bij jou thuis hoort in een nieuw, eigen topic.
We respecteren elkaars keuzes over energiegebruik en verschillen in comfort.
Laat bij een 'snelle vraag' wel even weten wat je al gevonden hebt, dat voorkomt herhaling van zetten.
Veel relevante informatie en principes zijn ook te vinden in het Het ik-wil-een-warmtepomp FAQ topic , waar je ook een template kan vinden voor een nieuw adviestopic.
Voor MHI vind je veel tips en tweaks in MHI instellingen topic