Lucht/lucht warmtepomp om mee te verwarmen en te koelen Vorige deel Overzicht Laatste deel

Dit topic is onderdeel van een reeks. Ga naar het meest recente topic in deze reeks.

Pagina: 1 ... 272 ... 319 Laatste
Acties:
  • 2.358.557 views

Acties:
  • +1 Henk 'm!

  • revolution-nl
  • Registratie: December 2011
  • Nu online

revolution-nl

B≡ TH≡ CHANG≡

MiBe schreef op donderdag 8 december 2022 @ 20:54:
[...]


Voor één van je airco's? Of bij elkaar opgeteld? (of draai je er momenteel maar één 24/7?)
Alleen de airco op de BGG, die pruttelt het hele huis warm. De airco op zolder gebruiken wij eigenlijk niet om te verwarmen. De slaapkamer op zolder is nu 17c dus dat is prima. Mijn kantoortje op zolder verwarm ik in de ochtend even met een straalkachel (daar is het vaak wat kouder door de kleine ruimte en het grote dakraam) de rest van de dag blijft het op temperatuur door de apparatuur.

[ Voor 37% gewijzigd door revolution-nl op 08-12-2022 21:01 ]

Vroemt met EV | 10.000WP | 14kWh Thuisaccu | 2x MHI SRK/SRC 35 ZS | LG-WH27s Boiler


Acties:
  • +1 Henk 'm!

  • Frag1le
  • Registratie: Juni 2001
  • Laatst online: 13-10 16:52
w00key schreef op donderdag 8 december 2022 @ 20:53:
[...]

Bij setpoint < unit gemeten temperatuur willen de airco's vaak minder hard blazen dan ingesteld - ik kan bij deze LGs dan op mid / high / whatever zetten maar ze gaan op minimum m3/uur blazen.

Probeer even het op fan mode, fan stand 2 te zetten, en kijken of die dan harder blaast - zo ja, dan heb je een te hoge m3/uur ingevuld => optimische hoeveelheid watts.


Hier blaast de binnenunit alleen harder dan minimum / silent als het nog wat moet inhalen op hoog vermogen. Ik ga ook even meten, ik zet het nu aan, dan blaast hij iig volgens de spec:

Setpoint 21°C
Kamer 20°C
Fan mid, flow rate van de DC12RH is dan 9 m3/min, 540 m3/uur

Of niet... Uitblaas is 50.2 graden en calculator gaat tot 40... Doe even chill silly airco... Even wachten dan maar tot super hot start over is, hij vreet nu 1500W+.


10 minuten later:

In: 20°C
Uitblaastemperatuur: 31°C
Watts: 2000W
Opgenomen vermogen: 500W
COP: 4
Buiten: 2°C
Ik denk dat je eroverheen gelezen hebt, maar hij stond op fanstand 2, en deze klonk zoals hij altijd klinkt qua luchtverplaatsing op stand 2. Ik weet dat hij zelfs op een manuele stand 2 toch kan terugvallen naar een lagere snelheid als setpoints zijn bereikt. Maar hij stond nu gewoon op stand 2 goed te blazen en volgens specs van de binnenunit is dat 438 m3/uur

ZSX:
Luchthoeveelheid u-la/la/mi/ho (m³/uur) 300/438/648/786

Edit, nogmaals gelezen en hij klinkt nagenoeg hetzelfde op FAN mode en dan stand 2.

Acties:
  • 0 Henk 'm!

  • revolution-nl
  • Registratie: December 2011
  • Nu online

revolution-nl

B≡ TH≡ CHANG≡

Zuinig schreef op donderdag 8 december 2022 @ 17:40:
Sow zeg. Volgende week gaat het serieus koud worden het s'nachts. We gaan een echte testperiode tegemoet. Afgelopen jaar was het peanuts vergeleken bij de tijd die er aan komt (als dat klopt ;) )
Als je nu nog niet 24/7 draait is dit het moment om dat al te doen om zo al wat warmte te bufferen in de massa van je huis :)

Vroemt met EV | 10.000WP | 14kWh Thuisaccu | 2x MHI SRK/SRC 35 ZS | LG-WH27s Boiler


Acties:
  • 0 Henk 'm!

  • Chimsie78
  • Registratie: April 2006
  • Laatst online: 20:44
Ik zit nu al dagelijks op een verbruik van 15 a 20kWh, alleen om de beneden verdieping te verwarmen van +- 95m2.

Heel benieuwd wat het verbruik volgende week gaat worden.

Acties:
  • 0 Henk 'm!

  • mr_evil08
  • Registratie: December 2008
  • Laatst online: 19:08
Zuinig schreef op donderdag 8 december 2022 @ 17:40:
Sow zeg. Volgende week gaat het serieus koud worden het s'nachts. We gaan een echte testperiode tegemoet. Afgelopen jaar was het peanuts vergeleken bij de tijd die er aan komt (als dat klopt ;) )
De COP "dondert" niet in elkaar hoor, je kan eenvoudig uitrekenen hoeveel capaciteit er nog over is, dit gaat langzaam naar beneden hoe kouder het wordt.

WP | SP, Daikin FTXM35M/RXM35M


Acties:
  • 0 Henk 'm!

  • w00key
  • Registratie: Januari 2011
  • Laatst online: 18:49
Ik ben sinds 2 dagen over naar dynamische energieprijzen. Ik stookte al incidenteel, zoveel mogelijk op dal uren, nu levert dat geld op ook.

Vannacht tot morgen ~0700 is de inkoopprijs 0.34-37/kWh (ex belastingen, inkoopkosten), morgen overdag is het 0.51, daar komt nog iets van 0.10/kWh bij aan inkoopkosten, energiebelasting en ODE.


Hoe dan ook is dit cheaper dan Eneco met 0.87/kWh piek, 0.70/kWh dal. Verloop afgelopen week:

Afbeeldingslocatie: https://tweakers.net/i/InNP4bfmcnT17me2jv7DH1H0TTg=/800x/filters:strip_exif()/f/image/Y3WUnuLZePU81sh9rxvpMDUh.png?f=fotoalbum_large

€/MWh dus /1000 voor €/kWh. Het is op dit moment erg duur, weinig wind, geen zon en wel koud, maar zelfs duur valt me nog mee, ik betaal 50% minder dan mijn oude variabele contract.


Vanavond draait de verwarming sinds 1800 uur, toen was het al 20% goedkoper dan de piek. En gisteren op de 7e kon ik in de middag even de vaatwasser laten draaien. Dynamic load balancing / shedding, beter voor het milieu en voor mijn portemonnee.

Acties:
  • 0 Henk 'm!

  • JAHRASTAFARI
  • Registratie: April 2005
  • Laatst online: 17-10 15:47
JAHRASTAFARI schreef op maandag 5 december 2022 @ 14:26:
Ik heb een hybride wp elga met toshiba buitenunit. Gezien de enorme stijging van de gasprijzen, heb ik de elga afgelopen winter anders ingesteld zodat deze ook onder 7 graden blijft werken en dan niet overschakelt op gas.

Hoe lang blijft dit goed gaan? Bij vorst? Of moet ik weer de dipswitch terugzetten, zodat er weer gas gestookt wordt? Of blijft het systeem gewoon werken, ook bij -10?
Met de verwijzing naar de topic start kom ik er nog niet wijs uit.

Ik merk dat de wp met 19,5 graden op de thermostaat het zonder gas blijft doen. Als dit ook zo met -10 buiten blijft, dan kan ik met de elga ook het gas uit de deur doen mits ik maar een warmwaterboiler heb om te douchen?

Acties:
  • +2 Henk 'm!

  • w00key
  • Registratie: Januari 2011
  • Laatst online: 18:49
Frag1le schreef op donderdag 8 december 2022 @ 21:02:
[...]


Ik denk dat je eroverheen gelezen hebt, maar hij stond op fanstand 2, en deze klonk zoals hij altijd klinkt qua luchtverplaatsing op stand 2. Ik weet dat hij zelfs op een manuele stand 2 toch kan terugvallen naar een lagere snelheid als setpoints zijn bereikt. Maar hij stond nu gewoon op stand 2 goed te blazen en volgens specs van de binnenunit is dat 438 m3/uur

ZSX:
Luchthoeveelheid u-la/la/mi/ho (m³/uur) 300/438/648/786

Edit, nogmaals gelezen en hij klinkt nagenoeg hetzelfde op FAN mode en dan stand 2.
Naja de ZSX 1 van de zuinigste, zelfs deze multi die maar "A+" is haalt 4 op dit moment, met 1 unit aan ipv de 2-3 waarmee ze meten in de testopstelling. 5 is niet heel gek.

Als je de test data erbij pak op https://www.eurovent-cert...pant/model/show/196625960

Afbeeldingslocatie: https://tweakers.net/i/LkLPEE8zqrHs6kJDJUOzVin9CU4=/full-fit-in/4000x4000/filters:no_upscale():fill(white):strip_exif()/f/image/Ow0qeYiwnTYre72Z49owYMcJ.png?f=user_large

Dan produceerde hij in de test 1.78 kW @ 5.2 COP, bij 2°C.
Jouw schatting is 2.4 kW @ 5.45 COP bij 1.3°C.

Close enough, air flow of temperatuur is vast niet zo nauwkeurig gemeten als zij dat doen in het lab, een verschil van <5% (5.45/5.2) is verwaarloosbaar.

Acties:
  • 0 Henk 'm!

  • mr_evil08
  • Registratie: December 2008
  • Laatst online: 19:08
Verwijderd schreef op donderdag 8 december 2022 @ 19:31:
[...]


Ik sinds een paar uur ook een 'luchtmixer' en bij opwarmen was ik toch niet in de ruimte en liet hem naar beneden blazen. Nu heb ik de draairichting omgedraaid zodat de er luchtstroom is die ik voel.

De plafond ventilator zorgt ervoor dat je niet meer voelt waar de warmte vandaan komt en je als je staat heb je geen koude voeten meer en gevoel dat je met hoofd in een oven zit. De temperatuur lagen mixen nu en ik kan niet meer voelen waar de warmte vandaan komt. Lijkt een beetje op vloerverwarming. Het is wel warm maar niet te warm, het is er gewoon.

Er is een nadeel en dat is dat je meer verstookt omdat je in eigenlijk nu een grotere ruimte hebt gekregen omdat nu meer lucht aan het verwarmen bent.
Dat zou niet het geval moeten zijn want een warmere vloer voelt voor de mens prettiger waardoor de gevoelstemperatuur hoger is en de algemene temperatuur omlaag kan.

Koude lucht over de vloer voelt als tocht en onprettig waardoor je genoodzaakt bent om de temp te verhogen.
Nu ik buitenlucht door de wisselaar forceer heb ik dat effect ook, boven en onder zijn vrijwel gelijk, gevoelstemperatuur is omhoog gegaan.

WP | SP, Daikin FTXM35M/RXM35M


Acties:
  • 0 Henk 'm!

  • JoostdeSuproost
  • Registratie: Juli 2006
  • Laatst online: 10:11
Frag1le schreef op donderdag 8 december 2022 @ 20:47:
[...]


Heb je al de OP gelezen en de warmteverliesberekening gedaan?
Thanks! Overheen gelezen. Ga ik doen!

Acties:
  • 0 Henk 'm!

  • sjurres
  • Registratie: Juni 2013
  • Laatst online: 19-10 19:17
revolution-nl schreef op donderdag 8 december 2022 @ 20:57:
[...]


Met een verbruik van 10kWh valt dat toch wel mee?
Ventilerende spouw zonder isolatie
Houten balken vloer zonder isolatie
Oud type dubbel glas.

Het is vooral niet groot:)

Acties:
  • 0 Henk 'm!

  • cmderks93
  • Registratie: Mei 2012
  • Laatst online: 03-10 21:01
D-SkyLimit schreef op woensdag 7 december 2022 @ 17:12:
Zou dit wellicht ook door een firmware- update verholpen kunnen worden? Of zal het echt in de hardware zitten? Ben benieuwd, bij ons wordt hij januari geplaatst. :)

Ik heb geen idee... Ik heb wel 2x een wifi module update gehad, maar geen veranderingen gezien in de werking van het apparaat.

[...]

Acties:
  • 0 Henk 'm!

Verwijderd

Verwijderd

[ Voor 98% gewijzigd door Verwijderd op 28-12-2022 11:39 ]


Acties:
  • 0 Henk 'm!

  • Frag1le
  • Registratie: Juni 2001
  • Laatst online: 13-10 16:52
w00key schreef op donderdag 8 december 2022 @ 21:17:
[...]

Naja de ZSX 1 van de zuinigste, zelfs deze multi die maar "A+" is haalt 4 op dit moment, met 1 unit aan ipv de 2-3 waarmee ze meten in de testopstelling. 5 is niet heel gek.

Als je de test data erbij pak op https://www.eurovent-cert...pant/model/show/196625960

[Afbeelding]

Dan produceerde hij in de test 1.78 kW @ 5.2 COP, bij 2°C.
Jouw schatting is 2.4 kW @ 5.45 COP bij 1.3°C.

Close enough, air flow of temperatuur is vast niet zo nauwkeurig gemeten als zij dat doen in het lab, een verschil van <5% (5.45/5.2) is verwaarloosbaar.
Bedankt voor die link, uiteraard is het een niet hele nauwkeurige berekening van mijn kant.
Maar je kunt in ieder geval grof uitrekenen of de unit doet wat hij moet doen.
Daarnaast is dit natuurlijk ook nog een moment opname die totaal geen rekening houdt met het extra verbruik door defrosts bijvoorbeeld.

Zojuist de 4e vandaag gehad :)

Acties:
  • 0 Henk 'm!

Verwijderd

Capt Waffles schreef op donderdag 8 december 2022 @ 10:39:
[...]

@whtniels De look & feel van de ME app is een beetje in 1998 blijven zitten,
Dan lopen ze nog zeker 5 jaar voor op de AC Cloud app van MHI (Intesis). Die doet niets met verbruik of historie - maar intussen wel gewoon de local control onmogelijk maken de afgelopen jaren...

Acties:
  • 0 Henk 'm!

  • Vos
  • Registratie: Juni 2000
  • Laatst online: 16:46

Vos

AFCA

sjurres schreef op donderdag 8 december 2022 @ 21:36:
[...]


Ventilerende spouw zonder isolatie
Houten balken vloer zonder isolatie
Oud type dubbel glas.

Het is vooral niet groot:)
Vergelijk het met wat je aan gas kwijt zou zijn. Dan is het voor jou een prima vergelijk. Dat een ander minder of meer verbruikt zegt niet zo veel :).

Qua kosten zit ik ongeveer op de helft van stoken met gas, dus het kan wel uit.

#36


Acties:
  • +1 Henk 'm!

  • Frag1le
  • Registratie: Juni 2001
  • Laatst online: 13-10 16:52
JoostdeSuproost schreef op donderdag 8 december 2022 @ 21:26:
[...]


Thanks! Overheen gelezen. Ga ik doen!
Mocht je alleen gestookt hebben met je CV en je hebt je verbruikscijfers (m3's) inzichtelijk van een aantal koudste winterdagen, kun je die ook gebruiken om grof te berekenen aan welke warmtevraag één of meerdere L/L WP'en moet(en) voldoen.

Acties:
  • 0 Henk 'm!

  • mr_evil08
  • Registratie: December 2008
  • Laatst online: 19:08
Verwijderd schreef op donderdag 8 december 2022 @ 21:44:
[...]


Temperatuur op 120cm van de vloer 17 graden en op 75cm 14 graden. Laat mij maar mixen zodat dit niet meer voorkomt.
Daar schrik ik wel van hoe groot verschil je hebt.
Hier plafond 21.5, muur 21.2 en vloer 20.7 graad.

Fan airco autostand vergelijkbaar met stand 1 dus nee gewoon zacht, ik verwarm dan niet ad-hoc maar doe aan een kleine nachtverlaging(max 2 graden).

8kwh per dag met deze temperaturen, heb toch teveel overschot op PV waar ik niks voor krijg.
Luchtvochtigheid 45% dat doe ik geforceerd(luchtbevochtiging anders wordt het 25% hier).

Met aan/uit stoken zat ik 2 kwh lager maar wel een zeer oncomfortabele ruimte doordat alles koud is, nu kom ik sochtends uit bed meteen in een warme ruimte terwijl anders pas richting eind middag/avonds aan ging.
Het maakt hier niet zoveel uit tussen of volle bak stampen met donder en geweld of zacht door pruttelen.

[ Voor 45% gewijzigd door mr_evil08 op 08-12-2022 22:18 ]

WP | SP, Daikin FTXM35M/RXM35M


Acties:
  • +1 Henk 'm!

  • Speedfightserv
  • Registratie: September 2004
  • Laatst online: 20:45
Chimsie78 schreef op donderdag 8 december 2022 @ 20:00:
Is hier iemand bekend met de Serto self flare knelkoppeling?

Scheelt soldeer werk.

[Afbeelding]
Vaker voorbij zien komen bij koelmonteurs. Troep was de conclusie

30 x Trina 390wp Op SE en Solis. | MHI 3,5kw


Acties:
  • 0 Henk 'm!

  • Hespy
  • Registratie: November 2022
  • Laatst online: 18-11-2024
Zuinig schreef op donderdag 8 december 2022 @ 17:40:
Sow zeg. Volgende week gaat het serieus koud worden het s'nachts. We gaan een echte testperiode tegemoet. Afgelopen jaar was het peanuts vergeleken bij de tijd die er aan komt (als dat klopt ;) )
De echte testperiode zal zijn met een ganse week overdag juist onder 0 en in de nacht -10. Dan zullen er ijspistes en ijssculpturen gevormd worden door het smelt water.

Acties:
  • +1 Henk 'm!

  • revolution-nl
  • Registratie: December 2011
  • Nu online

revolution-nl

B≡ TH≡ CHANG≡

mr_evil08 schreef op donderdag 8 december 2022 @ 22:10:
[...]


Daar schrik ik wel van hoe groot verschil je hebt.
Hier plafond 21.5, muur 21.2 en vloer 20.7 graad.

Fan airco autostand vergelijkbaar met stand 1 dus nee gewoon zacht, ik verwarm dan niet ad-hoc maar doe aan een kleine nachtverlaging(max 2 graden).

8kwh per dag met deze temperaturen, heb toch teveel overschot op PV waar ik niks voor krijg.
Luchtvochtigheid 45% dat doe ik geforceerd(luchtbevochtiging anders wordt het 25% hier).

Met aan/uit stoken zat ik 2 kwh lager maar wel een zeer oncomfortabele ruimte doordat alles koud is, nu kom ik sochtends uit bed meteen in een warme ruimte terwijl anders pas richting eind middag/avonds aan ging.
Het maakt hier niet zoveel uit tussen of volle bak stampen met donder en geweld of zacht door pruttelen.
IR erbij gepakt (8>
plafond 20.4, muur 20.3 en vloer 19.3

Vroemt met EV | 10.000WP | 14kWh Thuisaccu | 2x MHI SRK/SRC 35 ZS | LG-WH27s Boiler


Acties:
  • +1 Henk 'm!

  • Devon
  • Registratie: November 2021
  • Laatst online: 14-10 00:44
Sinds september heb ik een 5kW Haier Tundra draaien voor het verwarmen van de benedenverdieping en het bevalt erg goed. Standaard geleverd met een WiFi module en 6 jaar garantie.
Volgens spec is de COP wat lager dan de veel genoemde (duurdere) modellen in dit forum, in praktijk lijkt dit wel mee te vallen gezien het verbruik en de unit moduleert terug tot ver onder het minimum vermogen. En met het overschot van de zonnepanelen maakt het ook niet zo veel uit.
De bedieningsapp is simpel, en geen last van raar regelgedrag dat nog weleens gemeld wordt over Daikin of Mitsubishi.

Acties:
  • 0 Henk 'm!

Verwijderd

Verwijderd

[ Voor 98% gewijzigd door Verwijderd op 28-12-2022 11:40 ]


Acties:
  • +3 Henk 'm!

  • Pim57
  • Registratie: December 2020
  • Laatst online: 19:07
Even uit nieuwsgierigheid twee foto’s gemaakt tijdens een defrost in mijn Panasonic CS-FZ35-WKE.
De foto’s zijn van de binnenunit. Buiten gebeurd dus het omgekeerde.

Tijdens de defrost bevriest de binnenunit
Afbeeldingslocatie: https://tweakers.net/i/eNAIoYxaP5QWEEq00aLtDCHK2NE=/x800/filters:strip_icc():strip_exif()/f/image/FERNRPKYBK7UnDzYRrwnKreg.jpg?f=fotoalbum_large

En na de defrost is binnen een paar seconden de binnenunit weer ontdooit:
Afbeeldingslocatie: https://tweakers.net/i/85sKahgZrSYvdu9FLhJ2hdk3WMI=/x800/filters:strip_icc():strip_exif()/f/image/3FfA3b7slxvzsFTRu2h08tcE.jpg?f=fotoalbum_large

Kia e-niro, smartEVSE, SolarEdge O/W 3/4 kW, Ferroli wpb 90 lt., Daikin 4kW monoblock, Victron MP2-5000 + 15 kWh, gasloos 2023


Acties:
  • +1 Henk 'm!

Verwijderd

Verwijderd

[ Voor 97% gewijzigd door Verwijderd op 30-12-2022 16:28 ]


Acties:
  • +1 Henk 'm!

  • patrickt35
  • Registratie: Juni 2004
  • Laatst online: 18:31
w00key schreef op donderdag 8 december 2022 @ 21:11:
Ik ben sinds 2 dagen over naar dynamische energieprijzen. Ik stookte al incidenteel, zoveel mogelijk op dal uren, nu levert dat geld op ook.

Vannacht tot morgen ~0700 is de inkoopprijs 0.34-37/kWh (ex belastingen, inkoopkosten), morgen overdag is het 0.51, daar komt nog iets van 0.10/kWh bij aan inkoopkosten, energiebelasting en ODE.


Hoe dan ook is dit cheaper dan Eneco met 0.87/kWh piek, 0.70/kWh dal. Verloop afgelopen week:

[Afbeelding]

€/MWh dus /1000 voor €/kWh. Het is op dit moment erg duur, weinig wind, geen zon en wel koud, maar zelfs duur valt me nog mee, ik betaal 50% minder dan mijn oude variabele contract.


Vanavond draait de verwarming sinds 1800 uur, toen was het al 20% goedkoper dan de piek. En gisteren op de 7e kon ik in de middag even de vaatwasser laten draaien. Dynamic load balancing / shedding, beter voor het milieu en voor mijn portemonnee.
Dan nog even een Tado v3+ aan je airco koppelen, zodat hij mee regelt met de dynamische prijzen.

Acties:
  • 0 Henk 'm!

  • Kirretje
  • Registratie: Juli 2009
  • Laatst online: 13-10 12:20
revolution-nl schreef op donderdag 8 december 2022 @ 20:51:
[...]


Ik draai hier ook alweer dagen 24/7, nu een on doorbroken compressor draaitijd van 48 uur :9~
Verbruik zit hier nu op ongeveer 5.5kWh per dag.
Dat is erg zuinig. Welke setpoint hanteer je nu? En kamerdeur nog open in de nacht? Dan gaat bij mij nu wel verbruik omhoog!

Hier setpoint 21. Praktijk is 19 a 20 op kamer thermostaat. Boven nog een graad a 15 a 16. Benieuwd naar komende week

Acties:
  • +1 Henk 'm!

  • revolution-nl
  • Registratie: December 2011
  • Nu online

revolution-nl

B≡ TH≡ CHANG≡

Kirretje schreef op donderdag 8 december 2022 @ 23:26:
[...]

Dat is erg zuinig. Welke setpoint hanteer je nu? En kamerdeur nog open in de nacht? Dan gaat bij mij nu wel verbruik omhoog!

Hier setpoint 21. Praktijk is 19 a 20 op kamer thermostaat. Boven nog een graad a 15 a 16. Benieuwd naar komende week
Setpoint in de nacht en overdag 22c (=19,5) einde middag-avond 23c (=20,5) in de nacht deur naar boven open, alles op ECO

De zolder nu steady op 17c, de eerste verdieping zal een graden hoger zijn. Moet nog even wat extra zigbee sensoren scoren

[ Voor 11% gewijzigd door revolution-nl op 08-12-2022 23:36 ]

Vroemt met EV | 10.000WP | 14kWh Thuisaccu | 2x MHI SRK/SRC 35 ZS | LG-WH27s Boiler


Acties:
  • 0 Henk 'm!

  • Kirretje
  • Registratie: Juli 2009
  • Laatst online: 13-10 12:20
Netjes. Ik neem de proef op de som en heb de kamerdeur ook even weer open voor komende nacht. 15.7 nu op eerste verdieping. 14.7 op zolder. Eens kijke wat het verbruik doet en de temp. Nu 480watt ..

[ Voor 5% gewijzigd door Kirretje op 09-12-2022 00:15 ]


Acties:
  • 0 Henk 'm!

  • dennistd
  • Registratie: Augustus 2004
  • Laatst online: 20:38
revolution-nl schreef op donderdag 8 december 2022 @ 20:51:
[...]


Ik draai hier ook alweer dagen 24/7, nu een on doorbroken compressor draaitijd van 48 uur :9~
Verbruik zit hier nu op ongeveer 5.5kWh per dag.
Die van mij zat op 99 uur totdat ie een uurtje geleden een defrost uit ging voeren :'(

Verbruik wel een stuk hoger met 10,5kWh gemiddeld over de afgelopen vier dagen. Maar zo geweldig is de isolatie hier dan ook niet echt...

Acties:
  • +1 Henk 'm!

  • sjurres
  • Registratie: Juni 2013
  • Laatst online: 19-10 19:17
Vos schreef op donderdag 8 december 2022 @ 21:51:
[...]

Vergelijk het met wat je aan gas kwijt zou zijn. Dan is het voor jou een prima vergelijk. Dat een ander minder of meer verbruikt zegt niet zo veel :).

Qua kosten zit ik ongeveer op de helft van stoken met gas, dus het kan wel uit.
De kosten zijn sowieso veel lager.

We hebben nog 1000kWh overschot van afgelopen zomer, dus goedkoper dan met de ketel stoken is het sowieso.

Thermostaat hangt inmiddels boven op 16 graden, volgend jaar met dit weer verstoken we ongeveer 3,5m3 gas, dat is inclusief koken en douchen.

Acties:
  • +1 Henk 'm!

  • IamPeacock
  • Registratie: April 2012
  • Laatst online: 16-10 23:03
Ik heb de warmtepomp zonet uitgeschakeld.

Deze nacht verlaagd naar setpoint 16, is ongeveer 17 graden in de woonkamer. Verbruik van 800-900 watt per uur, voor amper 17 graden! Dat in een woning van 2008 met HR++ glazen.

Binnenunit boven aanzetten helemaal onmogelijk, of de warmtepomp begint onmiddellijk te pendelen waardoor het in de woonkamer zakt.

Al meermaals gevraagd aan mijn installateur om te komen maar zijn bezoek blijft uit.

Met deze temperaturen dus even de gas aan, helaas. Zeer teleurgesteld op dit moment.

Acties:
  • 0 Henk 'm!

  • elektriekert
  • Registratie: Augustus 2020
  • Nu online
mr_evil08 schreef op donderdag 8 december 2022 @ 21:22:
[...]


Dat zou niet het geval moeten zijn want een warmere vloer voelt voor de mens prettiger waardoor de gevoelstemperatuur hoger is en de algemene temperatuur omlaag kan.

Koude lucht over de vloer voelt als tocht en onprettig waardoor je genoodzaakt bent om de temp te verhogen.
Nu ik buitenlucht door de wisselaar forceer heb ik dat effect ook, boven en onder zijn vrijwel gelijk, gevoelstemperatuur is omhoog gegaan.
Dit ervaren wij thuis nog momenteel omdat de kruipruimte nog ongeisoleerd is (op dit moment aan het drogen na het aanbrengen van bodemfolie)

Door de luchtverplaatsing van de airco aan de andere zijde wordt de koude lucht naar je benen getransporteerd.
Mede doordat de kruipruimte ventilerend is blijft de vloer ook constant afkoelen.

Acties:
  • +1 Henk 'm!

  • Sjamo
  • Registratie: Oktober 2021
  • Laatst online: 20:47
Onze airco-installatie vond de omstandigheden van de afgelopen nacht een goed moment om te beginnen met een serie van defrosts.

Net de 7e in 7 uur.
Huidige omstandigheden temperatuur - 1,4 graden en relatieve luchtvochtigheid 99%.

Afbeeldingslocatie: https://tweakers.net/i/9hqPUlwoXKbRItiqZaNhRWuADCU=/800x/filters:strip_icc():strip_exif()/f/image/lMT6IjchxwASbgYlUpAXwTOb.jpg?f=fotoalbum_large

Eerder begon de installatie hier al mee bij lichtere omstandigheden (temperatuur 2 graden en luchtvochtigheid 85%), maar sinds we 24/7 stoken, en dat doen we sinds deze omstandigheden er zijn, nu een week ongeveer denk ik. Voor we begonnen zijn met 24/7 stoken hebben we de temperatuur in huis met onze houtkachel opgehoogd, wat op dat moment voldoende bleek om de serie defrosts te doorbreken. Geen meer gehad, tot vannacht.

Terwijl ik type begint de binnenunit te knappen, kraken, ruisen en te gorgelen, dus nr 8 is zojuist begonnen. Gelukkig blijft het huis wel goed op temperatuur. Dat was aanzienlijk minder goed het geval bij de vorige reeks een week geleden, waarbij we (nog) niet 24/7 stookten.

Overigens zag ik ook een duidelijke toename van het verbruik per uur gisteren (voor en los van de defrosts). Setpoint 19 graden.
Afbeeldingslocatie: https://tweakers.net/i/uDfG2TaiR6RlFZeJozr-9qCTTOo=/800x/filters:strip_icc():strip_exif()/f/image/o6txM7H8n7vMfh4OovpXmmi5.jpg?f=fotoalbum_large

Off topic, iemand zei iets over vloerisolatie. Sinds gisteren hebben wij een soort van warmtecamera waarmee we ook de temperatuur kunnen meten, en we zien dat de temperatuur van de vloer waar deze geïsoleerd is (keuken en kamer) 3 graden hoger (18 graden) is dan daar waar deze niet geïsoleerd is, de gang (15 graden).

Voor ons een groot verschil, en leuk dat we het verschil nu zelf zo goed konden zien.

[ Voor 9% gewijzigd door Sjamo op 09-12-2022 07:36 ]


Acties:
  • 0 Henk 'm!

  • tlam
  • Registratie: Oktober 2021
  • Laatst online: 16-04 15:34
Sjamo schreef op vrijdag 9 december 2022 @ 07:35:
Onze airco-installatie vond de omstandigheden van de afgelopen nacht een goed moment om te beginnen met een serie van defrosts.

Net de 7e in 7 uur.
Huidige omstandigheden temperatuur - 1,4 graden en relatieve luchtvochtigheid 99%.

[Afbeelding]

Eerder begon de installatie hier al mee bij lichtere omstandigheden (temperatuur 2 graden en luchtvochtigheid 85%), maar sinds we 24/7 stoken, en dat doen we sinds deze omstandigheden er zijn, nu een week ongeveer denk ik. Voor we begonnen zijn met 24/7 stoken hebben we de temperatuur in huis met onze houtkachel opgehoogd, wat op dat moment voldoende bleek om de serie defrosts te doorbreken. Geen meer gehad, tot vannacht.

Terwijl ik type begint de binnenunit te knappen, kraken, ruisen en te gorgelen, dus nr 8 is zojuist begonnen. Gelukkig blijft het huis wel goed op temperatuur. Dat was aanzienlijk minder goed het geval bij de vorige reeks een week geleden, waarbij we (nog) niet 24/7 stookten.

Overigens zag ik ook een duidelijke toename van het verbruik per uur gisteren (voor en los van de defrosts). Setpoint 19 graden.
[Afbeelding]


Off topic, iemand zei iets over vloerisolatie. Sinds gisteren hebben wij een soort van warmtecamera waarmee we ook de temperatuur kunnen meten, en we zien dat de temperatuur van de vloer waar deze geïsoleerd is (keuken en kamer) 3 graden hoger (18 graden) is dan daar waar deze niet geïsoleerd is, de gang (15 graden).

Voor ons een groot verschil, en leuk dat we het verschil nu zelf zo goed konden zien.
Hier gelijkwaardig patroon, waar ikr nacht hiervoor heel mooi zonder defrost op 300-400 watt zat, afgelopen nacht 6x defrost, en pieken in verbruik tot ca 700 watt.
Alleemaal wel normaal gezien temperatuur buiten -2, en hier ter plaatse behoorlijk mistig.
Iig standje ventilator zojuist handmatig wat opgeschroefd

[ Voor 13% gewijzigd door tlam op 09-12-2022 08:28 ]


Acties:
  • 0 Henk 'm!

  • nMad
  • Registratie: Augustus 2004
  • Laatst online: 20:21
Hele nacht op (gemeten) 20 graden.
Flink wat defrosts bij -5 en RLV van 97%.

Wel een mooie test voor de warmtepomp en keuze voor 3,5 kW model. Fijn dat hij de woonkamer op temperatuur weet te houden :) Zonder 24/7 stoken zou dit wel lastiger worden.

Afbeeldingslocatie: https://tweakers.net/i/WBjuZp1aC6LPHfNgYfpPLaN24h4=/800x/filters:strip_exif()/f/image/AnhGkvZ7AuHEyQZiVAZkUY8B.png?f=fotoalbum_large

Afbeeldingslocatie: https://tweakers.net/i/dhQQnKnUSnD_GD6uu8iI-ZRBp7I=/x800/filters:strip_icc():strip_exif()/f/image/UsTS76SSOstnVKxv0SMeT4qX.jpg?f=fotoalbum_large

[ Voor 9% gewijzigd door nMad op 09-12-2022 08:43 ]

PV: 10,4 kWp | EV: Tesla M3 LR ‘19 | L/W WP: Panasonic WH-MDC07J3E5 + PAW-TD20C1E5 | L/L WP: Daikin FVXM35A/RXM35R + Daikin FTXM25R/RXM25R + MHI 2x SRK25ZS-WF/SCM40ZS-W


Acties:
  • 0 Henk 'm!

  • Yellos
  • Registratie: Augustus 2022
  • Laatst online: 15:37
sjurres schreef op donderdag 8 december 2022 @ 20:17:
Hier staat de airco al een tijdje dag en nacht aan.

Verbruik ligt rond de 10 kWh per dag.
Hiermee wordt de benedenverdieping verwarmt.

10kWh per dag vind ik prima, jullie ook al zo continu aan het stoken?
Ik ben nog aan het experimenteren maar ik merk wel verschil in verbruik.

Op de dagen dat we werken verwarmen we alleen 's ochtends even en 's avonds.
verbruik is dan +/- 7,5 kwh per dag.

Op de dagen die mijn vrouw thuis is of in de weekenden stoken we de hele dag
Verbruik is dan het dubbele, +/- 15,5 kwh per dag.

Dit is verbruik van deze week met alle eco spul en vraagbesturing uit. Vorige week een stuk minder maar toen was het ook minder koud dus eigenlijk nog niets concreet. Ik houd een schema bij. Hopelijk kan ik daar wat zinnigs uit opmaken als ik meer data heb verzameld

's nacht stoken doen we niet i.v.m. geluiden helaas.

Acties:
  • +1 Henk 'm!

  • jusch
  • Registratie: Mei 2020
  • Laatst online: 12-05 08:37

jusch

cs-tz50wkew, cs-tz35wkew

Yellos schreef op vrijdag 9 december 2022 @ 08:39:
[...]


Ik ben nog aan het experimenteren maar ik merk wel verschil in verbruik.

Op de dagen dat we werken verwarmen we alleen 's ochtends even en 's avonds.
verbruik is dan +/- 7,5 kwh per dag.

Op de dagen die mijn vrouw thuis is of in de weekenden stoken we de hele dag
Verbruik is dan het dubbele, +/- 15,5 kwh per dag.

Dit is verbruik van deze week met alle eco spul en vraagbesturing uit. Vorige week een stuk minder maar toen was het ook minder koud dus eigenlijk nog niets concreet. Ik houd een schema bij. Hopelijk kan ik daar wat zinnigs uit opmaken als ik meer data heb verzameld

's nacht stoken doen we niet i.v.m. geluiden helaas.
Ik merk wel als je een paar dagen 24 uur verwarmd, dat het verbruik wel flink omlaag gaat, dan verwarm je ook de massa denk ik en dat scheelt wel, dus ik zou voor de test zeker niet 1x 24 uur doen.

Acties:
  • 0 Henk 'm!

  • nugion
  • Registratie: Juni 2012
  • Laatst online: 12:30
Gister testje gedaan om snachts uit, maar dat was geen succes, heel de dag bezig geweest om op te warmen, dus beter 24/7 voor ons met deze temp, verbruik scheelt ongeveer 3kw, maar dan zit je wel een halve dag in de kou.

Sowieso veel warmteverlies hier, bij een defrost 0,5graad, ook gister toen ik hem een half uurtje op heavy had gezet en daarna weer gewone stand viel ie terug van 20.3 naar 19,6

Wij hebben een mhi 50zs met een woon kamer van 40m2 + open keuken 9m2. Huis van 1999, volgens de papieren met spouw,vloer en dak isolatie van ongeveer 3kc?

Onlangs hebben we onze ankeloze spouwmuur van 10m met isolerende verf getext, ik heb het idee dat we daar nog steeds veel warmteverlies door hebben, gister nog even de ventilatie uitgezet, maar dat maakt ook niks uit.

Acties:
  • 0 Henk 'm!

  • BlazeMuis
  • Registratie: Juni 2013
  • Laatst online: 20:16
Laatste paar dagen nog geen enkele defrost gehad.

Mag van mij wel gaan sneeuwen en flink vriezen, zou leuk zijn als test en om te vergelijken met de oude TCL die hier eerst hing. Een herhaling van februari 2021 zal wel leuk zijn >:)

Acties:
  • +1 Henk 'm!

  • JDx
  • Registratie: Januari 2007
  • Laatst online: 20-10-2024

JDx

Ben ik ^

Het gaat de komende dagen echt spannend worden, heb de offset al op +1 staan ipv -1 anders haalt ie de temperatuur gewoon niet.

Kan iemand die hele artikel lezen toevallig?
https://www.limburger.nl/cnt/dmf20221204_95893643

Dingen als Games & Music enzo | En 3D/AI/PS hier | CivitAI Models en Prompts


Acties:
  • 0 Henk 'm!

  • YoshiBignose
  • Registratie: April 2004
  • Laatst online: 07-10 09:02
Airco haalt het echt niet met dit soort temperaturen. Nu zit ik eraan te denken (want ik heb ook gewoon nog verwarming op gas), om de luchtverwarming van Brink laag te laten stoken de halve/hele dag en dan met de airco wat bij te verwarmen op momenten dat het nodig is. Iemand hier ervaring mee? Of is het bij voorbaat al inefficiënt?

Facts don't care about your feelings


Acties:
  • 0 Henk 'm!

  • Nism0
  • Registratie: November 2008
  • Laatst online: 16-10 12:42
Moris schreef op woensdag 7 december 2022 @ 20:19:
Ik wil een keuze maken tussen onderstaande single splits voor woon- en slaapkamer.
Als ik de technische gegevens erop nalees lijkt in mijn geval de Mitsubishi Electrics het best eruit te komen?
Helaas is de ME wel een € 500 duurder dan Daikin.

Is de investering in de betere waarden bij Mitsubishi Electrics de moeite waard tov Daikin :?

[Afbeelding]
Daikin maakt meer geluid. Ook al zie je dat niet direct terug op papier is dat wel degelijk zo.
Ik heb ze beide hangen en de ME, zeker met warme lucht is een stuk stiller.

Acties:
  • +15 Henk 'm!

  • GermanPivo
  • Registratie: September 2010
  • Nu online
JDx schreef op vrijdag 9 december 2022 @ 09:07:
Het gaat de komende dagen echt spannend worden, heb de offset al op +1 staan ipv -1 anders haalt ie de temperatuur gewoon niet.

Kan iemand die hele artikel lezen toevallig?
https://www.limburger.nl/cnt/dmf20221204_95893643
Members only:
Alleen zichtbaar voor ingelogde gebruikers. Inloggen

[ Voor 23% gewijzigd door GermanPivo op 09-12-2022 09:20 ]

9040 Wp | Zendure 15,4 kWh | MHI SCM60/SCM40/SRC25


Acties:
  • 0 Henk 'm!

  • BlazeMuis
  • Registratie: Juni 2013
  • Laatst online: 20:16
YoshiBignose schreef op vrijdag 9 december 2022 @ 09:10:
Airco haalt het echt niet met dit soort temperaturen. Nu zit ik eraan te denken (want ik heb ook gewoon nog verwarming op gas), om de luchtverwarming van Brink laag te laten stoken de halve/hele dag en dan met de airco wat bij te verwarmen op momenten dat het nodig is. Iemand hier ervaring mee? Of is het bij voorbaat al inefficiënt?
Welke airco heb je? Met deze temperaturen zou het gewoon prima moeten kunnen verwarmen. Wat is de uitblaas temperatuur?

Acties:
  • 0 Henk 'm!

  • MarcoZ20
  • Registratie: Januari 2003
  • Laatst online: 26-06 11:56
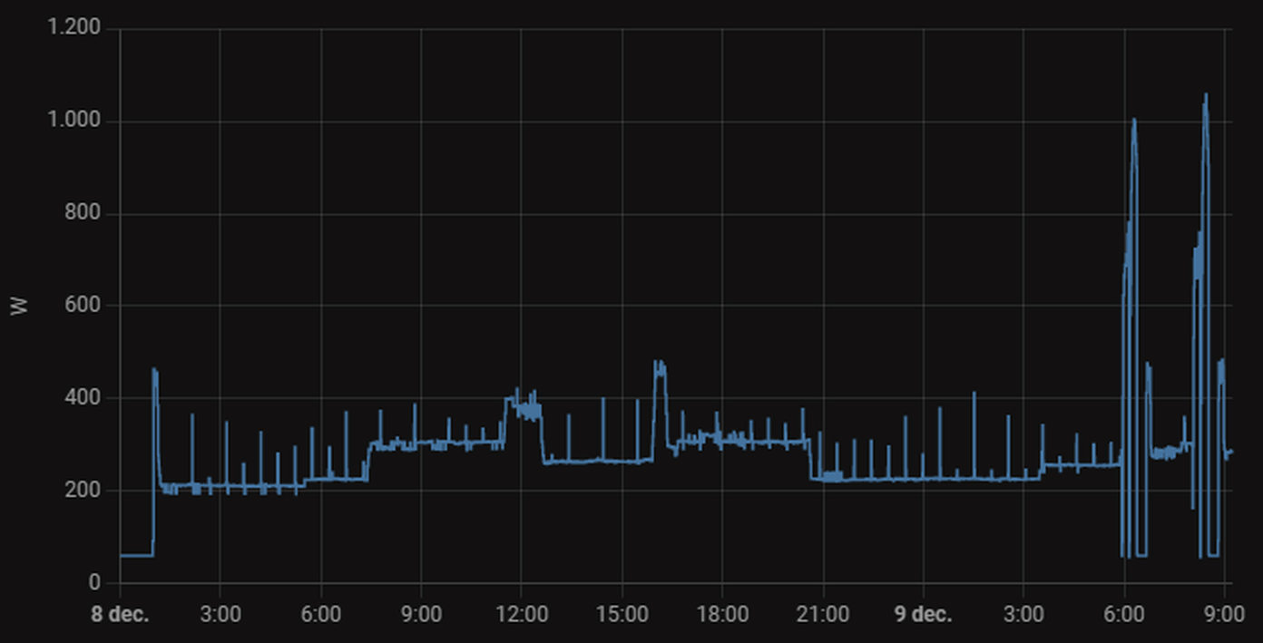
Ik heb in de zomer een Haier multisplit aangeschaft (buitenunit 7kw, binnenunits (3) 2,5kw)

Het valt me op dat de units 20minuten heel weinig verbruiken en dan weer een uur harder gaan draaien. In onderstaande foto goed te zien in de nacht, waarbij 1 unit aanstond. Iemand enig idee wat dit kan zijn?
Afbeeldingslocatie: https://tweakers.net/i/bQe2zitV1P3SjqbonmY8RGFEcYg=/800x/filters:strip_exif()/f/image/bzPsInlUJjynE4PIPjMhZ7or.png?f=fotoalbum_large

De temperatuur op de units varieert ook enorm. Deze geeft bijvoorbeeld aan dat het 22graden is (19,5 volgens kamerthermostaat) en dan blaast hij 1x heel kort even hard en dan is de temperatuur van de unit ineens 19graden.
Verbruik van 20kWh per dag valt me ook beetje tegen, gaat zo richting 1000kWh per maand dan. Qua gas zat ik op ongeveer 10m3 per dag....
Afbeeldingslocatie: https://tweakers.net/i/dcIzPuDwhEtXVve-QGOmP0MnVPg=/800x/filters:strip_exif()/f/image/9W4z2QQ5ctHNSLC0ui4qfiBn.png?f=fotoalbum_large

Acties:
  • +1 Henk 'm!

  • Headshot_NL
  • Registratie: Oktober 2007
  • Laatst online: 17:06
Hier ook sinds afgelopen zondag de eerste defrost. Ondanks dat hij de hele nacht vrij rustig bezig is geweest en niet hard heeft moeten werken. Vlak na de defrost zag ik hem buiten alweer dichtvriezen. Die -3 en de dichte mist met 99% luchtvochtigheid zijn de ideale omstandigheden...
Ondanks dat, nachtverlaging op 18 graden zorgt nog voor 19 graden binnen. Overdag staat hij op 19 en is het 20 tot 20.5 binnen, prima te doen. Dagverbruik gisteren was 6,4kWh.

Afbeeldingslocatie: https://tweakers.net/i/C3282D3z2WtHNlVRrRPzl5LCOdk=/full-fit-in/4000x4000/filters:no_upscale():fill(white):strip_exif()/f/image/3ntk66vj0vXMZ8NHrSwpSyK4.png?f=user_large

🚗 Hyundai Ioniq electric premium 28kWh | ☀️ 4350Wp oost, 1005Wp zuid, 2940Wp west | 🌡️ LG 3,5kW + 2,5kW warmtepomp | 🔋 Marstek Venus 5,12kWh v153 + HW P1


Acties:
  • +1 Henk 'm!

  • Leanderr
  • Registratie: November 2022
  • Laatst online: 15:17
mr_evil08 schreef op donderdag 8 december 2022 @ 17:53:
[...]


De Daikin heeft een stiller buitenunit en de Mitsubishi een stiller binnenunit.
In een woonwijk kan de Mitsubishi problemen geven met de buren gezien 49db(a) wel fors is terwijl de Daikin tot 40db(a) gaat.

De db van warmtepompen mag bij de erfgrens tot max 45db overdag en 40db snachts zijn mochten de buren gaan klagen en er stappen van gaan maken.

De mitsubishi heeft wel een veel betere minimum vermogen zie ik maar de scop maakt weinig uit.
De maximum vermogen is minder relevant.

De SEER is leuk maar mijn ervaring is dat een airco niet zoveel hoeft te doen in de zomer tenzij je een ijskast wil hebben en met zonnepanelen al helemaal niet relevant gezien je de stroom dan direct kan gebruiken bij overdag koelen.
Dit klopt, dit merken wij ook. Wij hebben een daikin 3.5 kw voor de woonkamer en open keuken. Deze maakt binnen meer geluid dan de MHI multi split die boven hangen (3,5 op de overloop en 2,5 op zolder).

Nu kun je de daikin wel vrij stil krijgen maar dan halen wij niet de tempratuur die wij willen in de woonkamer. Sinds dat gisteren de spouwmuur isolatie is aangebracht scheelt het al een hoop. Echter hebben wij nog wel wat enkele ramen (glas in lood). Deze worden volgende week verwijderd en in januari terug geplaatst (in dubbel glas).

Dat de Daikin minder buiten geluid maakt is wel handig omdat deze aan de buitengevel hangt. De MHI 4 kw buitenunit staat op de dakkapel dus daar zullen weinig mensen over klagen. Deze staat wel bijna op de erfgrens dus als ze daar gaan meten dan is er misschien wel een probleem.

Morgen ga ik nog wel even extra dempers onder de MHI zetten omdat als we meer vermogen vragen je hem hoort trillen in onze eigen slaapkamer.

Mini Cooper SE 2022 - Voldt grannycharger - 19 zonnepanelen - 2x HW PIB - huis verwarmen met airco (Daikin/MHI)


Acties:
  • 0 Henk 'm!

  • maartenmoerman
  • Registratie: September 2008
  • Laatst online: 20-08 13:41
nvm

[ Voor 98% gewijzigd door maartenmoerman op 09-12-2022 09:23 ]


Acties:
  • 0 Henk 'm!

  • Team-RiNo
  • Registratie: Mei 2006
  • Laatst online: 14:14
B2 schreef op donderdag 8 december 2022 @ 15:59:
Ik heb afgelopen weekend "on-demand" ook aangezet op mijn Daikin AC's. Buitenunit is een 3MXM52N en binnen 2x FVXM25A en 1x FTXM35R verdeeld over 2 verdiepingen.
Ingesteld op 19 graden en on-demand op op 55%. Met ongeveer 700W continue worden beide verdiepingen dan prima warm gehouden. Met mijn beperkte kennis lijkt me dat prima.

Wat is nou het voordeel of het nut om ze ook nog in Econo stand te zetten?
Ik heb exact dezelfde setup en gebruik deman-control zelf om de output te regelen en pendelen te voorkomen. Als het vermogen te weinig is om alles op temperatuur te krijgen zet ik het wat hoger, zie ik pendelgedrag dan zet ik het weer wat lager.

Econo doet naar mijn ervaring niet veel meer dan langzamer opwarmen en ook enkel opwarmen naar 1-2c onder het setpoint, ook stelt deze een limiet in op het compressor vermogen, ik geloof 60%. Het zal dus vast zuiniger zijn maar bereikt niet het doel wat ik wil.

5440Wp O/W op plat dak | 3MXM52N2V1B8 i.c.m. 1xFTXM35M2V1B + 2xFTXM25M2V1B | RTX4090+7800X3D


Acties:
  • 0 Henk 'm!

  • YoshiBignose
  • Registratie: April 2004
  • Laatst online: 07-10 09:02
BlazeMuis schreef op vrijdag 9 december 2022 @ 09:14:
[...]


Welke airco heb je? Met deze temperaturen zou het gewoon prima moeten kunnen verwarmen. Wat is de uitblaas temperatuur?
Mitsubishi Heavy Industries 5 kw buitenunit en 5kw binnenunit in de woonkamer en nog 2kw en 2.5kw slaapkamer + zolder maar die heb ik zelden aan. Hij pauzeert vaak voor defrost en blaast ook niet zo warm als dat ie normaal doet. Je ziet ook dat het verbruik minder is omdat ie blijkbaar niet maximaal kan blazen. Uitblaas temp weet ik niet hoe weet ik dat?

Ik stook alleen tussen 17:00 en 22:00 eigenlijk. Het is dan wel 13 graden in mijn huis en hij moet naar 18-19 :P Misschien vraag ik dan ook het onmogelijke.

Facts don't care about your feelings


Acties:
  • 0 Henk 'm!

  • nMad
  • Registratie: Augustus 2004
  • Laatst online: 20:21
YoshiBignose schreef op vrijdag 9 december 2022 @ 09:28:
Ik stook alleen tussen 17:00 en 22:00 eigenlijk. Het is dan wel 13 graden in mijn huis en hij moet naar 18-19 :P Misschien vraag ik dan ook het onmogelijke.
Klopt.

PV: 10,4 kWp | EV: Tesla M3 LR ‘19 | L/W WP: Panasonic WH-MDC07J3E5 + PAW-TD20C1E5 | L/L WP: Daikin FVXM35A/RXM35R + Daikin FTXM25R/RXM25R + MHI 2x SRK25ZS-WF/SCM40ZS-W


Acties:
  • 0 Henk 'm!

  • Vos
  • Registratie: Juni 2000
  • Laatst online: 16:46

Vos

AFCA

Sjamo schreef op vrijdag 9 december 2022 @ 07:35:
Onze airco-installatie vond de omstandigheden van de afgelopen nacht een goed moment om te beginnen met een serie van defrosts.

Net de 7e in 7 uur.
Huidige omstandigheden temperatuur - 1,4 graden en relatieve luchtvochtigheid 99%.

[Afbeelding]

Eerder begon de installatie hier al mee bij lichtere omstandigheden (temperatuur 2 graden en luchtvochtigheid 85%), maar sinds we 24/7 stoken, en dat doen we sinds deze omstandigheden er zijn, nu een week ongeveer denk ik. Voor we begonnen zijn met 24/7 stoken hebben we de temperatuur in huis met onze houtkachel opgehoogd, wat op dat moment voldoende bleek om de serie defrosts te doorbreken. Geen meer gehad, tot vannacht.

Terwijl ik type begint de binnenunit te knappen, kraken, ruisen en te gorgelen, dus nr 8 is zojuist begonnen. Gelukkig blijft het huis wel goed op temperatuur. Dat was aanzienlijk minder goed het geval bij de vorige reeks een week geleden, waarbij we (nog) niet 24/7 stookten.

Overigens zag ik ook een duidelijke toename van het verbruik per uur gisteren (voor en los van de defrosts). Setpoint 19 graden.
[Afbeelding]

Off topic, iemand zei iets over vloerisolatie. Sinds gisteren hebben wij een soort van warmtecamera waarmee we ook de temperatuur kunnen meten, en we zien dat de temperatuur van de vloer waar deze geïsoleerd is (keuken en kamer) 3 graden hoger (18 graden) is dan daar waar deze niet geïsoleerd is, de gang (15 graden).

Voor ons een groot verschil, en leuk dat we het verschil nu zelf zo goed konden zien.
Klopt je tarief? Koopje zo die kWh's :p

#36


Acties:
  • 0 Henk 'm!

  • Sjamo
  • Registratie: Oktober 2021
  • Laatst online: 20:47
YoshiBignose schreef op vrijdag 9 december 2022 @ 09:28:
[...]


Mitsubishi Heavy Industries 5 kw buitenunit en 5kw binnenunit in de woonkamer en nog 2kw en 2.5kw slaapkamer + zolder maar die heb ik zelden aan. Hij pauzeert vaak voor defrost en blaast ook niet zo warm als dat ie normaal doet. Je ziet ook dat het verbruik minder is omdat ie blijkbaar niet maximaal kan blazen. Uitblaas temp weet ik niet hoe weet ik dat?

Ik stook alleen tussen 17:00 en 22:00 eigenlijk. Het is dan wel 13 graden in mijn huis en hij moet naar 18-19 :P Misschien vraag ik dan ook het onmogelijke.
Heb je al eens geprobeerd de andere bijbehorende binnenunits op fanstand te zetten? Hier werkt het goed.

Voor ons (mhi SCM60ZS-W met 3 binnen-units is ad hoc stoken met deze temperaturen niet meer te doen. Hier werkt 24/7 beter, meer comfort, minder defrosts en de bovenverdieping wordt gratis meeverwarmd.

Acties:
  • +1 Henk 'm!

  • Frag1le
  • Registratie: Juni 2001
  • Laatst online: 13-10 16:52
YoshiBignose schreef op vrijdag 9 december 2022 @ 09:28:
Ik stook alleen tussen 17:00 en 22:00 eigenlijk. Het is dan wel 13 graden in mijn huis en hij moet naar 18-19 :P Misschien vraag ik dan ook het onmogelijke.
Persoonlijk moet ik niet denken aan het comfort wat je dan mist.

Moet je bij zulke lage binnen temperaturen ook niet in de gaten houden dat je geen condens op je muren/meubels etc krijgt?

[ Voor 23% gewijzigd door Frag1le op 09-12-2022 09:39 ]


Acties:
  • +2 Henk 'm!

  • Sjamo
  • Registratie: Oktober 2021
  • Laatst online: 20:47
Vos schreef op vrijdag 9 december 2022 @ 09:33:
[...]

Klopt je tarief? Koopje zo die kWh's :p
Dat tarief klopt. Wij betalen op dit moment ongeveer 14 cent per kWh normaal tarief en 12 cent daltarief. Het zal volgend jaar weer meer worden natuurlijk door de btw die weer naar 21% gaat en de andere belastingen die aangepast gaan worden. Ons contract loopt nog tot mei '25.

Overigens verwachten we qua verbruik op of onder onze opbrengst van de zonnepanelen te komen, dus de prijs is, zolang we nog salderen, nauwelijks een issue.

Acties:
  • +2 Henk 'm!

  • Pim57
  • Registratie: December 2020
  • Laatst online: 19:07
GermanPivo schreef op vrijdag 9 december 2022 @ 09:13:
[...]
Artikel uit Limburgs dagblad….

***members only***
Dat lijkt meer op een advertentie van Willems installatie techniek.

Een hoop hele en halve waarheden met als conclusie: vraag ons om advies.

[ Voor 5% gewijzigd door Pim57 op 09-12-2022 09:45 ]

Kia e-niro, smartEVSE, SolarEdge O/W 3/4 kW, Ferroli wpb 90 lt., Daikin 4kW monoblock, Victron MP2-5000 + 15 kWh, gasloos 2023


Acties:
  • +1 Henk 'm!

  • BlazeMuis
  • Registratie: Juni 2013
  • Laatst online: 20:16
YoshiBignose schreef op vrijdag 9 december 2022 @ 09:28:
[...]


Mitsubishi Heavy Industries 5 kw buitenunit en 5kw binnenunit in de woonkamer en nog 2kw en 2.5kw slaapkamer + zolder maar die heb ik zelden aan. Hij pauzeert vaak voor defrost en blaast ook niet zo warm als dat ie normaal doet. Je ziet ook dat het verbruik minder is omdat ie blijkbaar niet maximaal kan blazen. Uitblaas temp weet ik niet hoe weet ik dat?

Ik stook alleen tussen 17:00 en 22:00 eigenlijk. Het is dan wel 13 graden in mijn huis en hij moet naar 18-19 :P Misschien vraag ik dan ook het onmogelijke.
Zou gewoon goed moeten gaan (mits 24/7 verwarmen), uitblaas temperatuur kan je meten met een thermometer, infrarood ding van de action werkt prima. 24/7 verwarmen is beter, 13 naar 18 is moeilijk.

Uitblaas temperatuur is hier rond de 36 graden en de temperatuur staat op 22 graden.

Afbeeldingslocatie: https://tweakers.net/i/r0vE5YmmY54ycIcoexibfhJqyAE=/full-fit-in/4920x3264/filters:max_bytes(3145728):no_upscale():strip_icc():fill(white):strip_exif()/f/image/MdCUgIpKpWmXgWw5ykeERf7r.jpg?f=user_large

Acties:
  • 0 Henk 'm!

  • Pim57
  • Registratie: December 2020
  • Laatst online: 19:07
IamPeacock schreef op vrijdag 9 december 2022 @ 06:44:
Ik heb de warmtepomp zonet uitgeschakeld.

Deze nacht verlaagd naar setpoint 16, is ongeveer 17 graden in de woonkamer. Verbruik van 800-900 watt per uur, voor amper 17 graden! Dat in een woning van 2008 met HR++ glazen.

Binnenunit boven aanzetten helemaal onmogelijk, of de warmtepomp begint onmiddellijk te pendelen waardoor het in de woonkamer zakt.

Al meermaals gevraagd aan mijn installateur om te komen maar zijn bezoek blijft uit.

Met deze temperaturen dus even de gas aan, helaas. Zeer teleurgesteld op dit moment.
Bij zo’n verbruik moet het voelen alsof iemand met 5 föhns staat te blazen.

Zo niet, dan is er was mis met de installatie (geknikte leiding bv.?)

Kia e-niro, smartEVSE, SolarEdge O/W 3/4 kW, Ferroli wpb 90 lt., Daikin 4kW monoblock, Victron MP2-5000 + 15 kWh, gasloos 2023


Acties:
  • 0 Henk 'm!

  • Stoffa
  • Registratie: Februari 2005
  • Laatst online: 20:33
Sjamo schreef op vrijdag 9 december 2022 @ 09:39:
[...]


Dat tarief klopt. Wij betalen op dit moment ongeveer 14 cent per kWh normaal tarief en 12 cent daltarief. Het zal volgend jaar weer meer worden natuurlijk door de btw die weer naar 21% gaat en de andere belastingen die aangepast gaan worden. Ons contract loopt nog tot mei '25.

Overigens verwachten we qua verbruik op of onder onze opbrengst van de zonnepanelen te komen, dus de prijs is, zolang we nog salderen, nauwelijks een issue.
Welke leverancier?

Acties:
  • +1 Henk 'm!

  • Frag1le
  • Registratie: Juni 2001
  • Laatst online: 13-10 16:52
Sjamo schreef op vrijdag 9 december 2022 @ 09:39:
[...]


Dat tarief klopt. Wij betalen op dit moment ongeveer 14 cent per kWh normaal tarief en 12 cent daltarief. Het zal volgend jaar weer meer worden natuurlijk door de btw die weer naar 21% gaat en de andere belastingen die aangepast gaan worden. Ons contract loopt nog tot mei '25.

Overigens verwachten we qua verbruik op of onder onze opbrengst van de zonnepanelen te komen, dus de prijs is, zolang we nog salderen, nauwelijks een issue.
Zulke lage tarieven...ik kan het me niet eens meer herinneren.

Acties:
  • +1 Henk 'm!

  • Sjamo
  • Registratie: Oktober 2021
  • Laatst online: 20:47
Greenchoice.

Acties:
  • 0 Henk 'm!

  • YoshiBignose
  • Registratie: April 2004
  • Laatst online: 07-10 09:02
Frag1le schreef op vrijdag 9 december 2022 @ 09:38:
[...]


Persoonlijk moet ik niet denken aan het comfort wat je dan mist.

Moet je bij zulke lage binnen temperaturen ook niet in de gaten houden dat je geen condens op je muren/meubels etc krijgt?
Daar heb ik nog geen last van. Ik vind het gewoon zonde om dag en nacht te gaan stoken voor die 5 uurtjes dat ik thuis ben... maar ja als het niet anders kan :X

Facts don't care about your feelings


Acties:
  • 0 Henk 'm!

  • B2
  • Registratie: April 2000
  • Laatst online: 17-10 10:30

B2

wa' seggie?

Team-RiNo schreef op vrijdag 9 december 2022 @ 09:24:
[...]

Ik heb exact dezelfde setup en gebruik deman-control zelf om de output te regelen en pendelen te voorkomen. Als het vermogen te weinig is om alles op temperatuur te krijgen zet ik het wat hoger, zie ik pendelgedrag dan zet ik het weer wat lager.

Econo doet naar mijn ervaring niet veel meer dan langzamer opwarmen en ook enkel opwarmen naar 1-2c onder het setpoint, ook stelt deze een limiet in op het compressor vermogen, ik geloof 60%. Het zal dus vast zuiniger zijn maar bereikt niet het doel wat ik wil.
Ik ervaar met on-demand inderdaad ook geen pendel gedrag meer. Enige wat ik wel merkte was (nog steeds) de overshoot naar 22 graden in het begin van de avond toen de units de hele dag aangestaan hadden. Toen heb ik ze maar handmatig uitgezet.

Acties:
  • 0 Henk 'm!

  • JDx
  • Registratie: Januari 2007
  • Laatst online: 20-10-2024

JDx

Ben ik ^

YoshiBignose schreef op vrijdag 9 december 2022 @ 09:10:
Airco haalt het echt niet met dit soort temperaturen. Nu zit ik eraan te denken (want ik heb ook gewoon nog verwarming op gas), om de luchtverwarming van Brink laag te laten stoken de halve/hele dag en dan met de airco wat bij te verwarmen op momenten dat het nodig is. Iemand hier ervaring mee? Of is het bij voorbaat al inefficiënt?
Deze temperaturen? Het vriest nog amper. Pas bij -10 wordt het bij mij echt lastig, veel defrost, snel afkoelen, dan heb ik het gas er zachtjes bij aan, volgend jaar komt er een tweede bij.

Dingen als Games & Music enzo | En 3D/AI/PS hier | CivitAI Models en Prompts


Acties:
  • 0 Henk 'm!

  • Team-RiNo
  • Registratie: Mei 2006
  • Laatst online: 14:14
IamPeacock schreef op vrijdag 9 december 2022 @ 06:44:
Ik heb de warmtepomp zonet uitgeschakeld.

Deze nacht verlaagd naar setpoint 16, is ongeveer 17 graden in de woonkamer. Verbruik van 800-900 watt per uur, voor amper 17 graden! Dat in een woning van 2008 met HR++ glazen.

Binnenunit boven aanzetten helemaal onmogelijk, of de warmtepomp begint onmiddellijk te pendelen waardoor het in de woonkamer zakt.

Al meermaals gevraagd aan mijn installateur om te komen maar zijn bezoek blijft uit.

Met deze temperaturen dus even de gas aan, helaas. Zeer teleurgesteld op dit moment.
Ik had iets vergelijkbaars in het begin (zoek maar eens op mijn posts hier) alleen dan niet met alle binnenunits, bij mij ontstond er pendelgedrag bij een combinatie van 2 bepaalde binnenunits. Het is bij mij verdwenen na het plaatsen van een omkasting waarvoor alles opnieuw in werking gesteld moest worden dus ik vermoed dat er iets met het vacumeren niet goed is gegaan bij de installatie.

5440Wp O/W op plat dak | 3MXM52N2V1B8 i.c.m. 1xFTXM35M2V1B + 2xFTXM25M2V1B | RTX4090+7800X3D


Acties:
  • 0 Henk 'm!

  • Sjamo
  • Registratie: Oktober 2021
  • Laatst online: 20:47
JDx schreef op vrijdag 9 december 2022 @ 09:58:
[...]


Deze temperaturen? Het vriest nog amper. Pas bij -10 wordt het bij mij echt lastig, veel defrost, snel afkoelen, dan heb ik het gas er zachtjes bij aan, volgend jaar komt er een tweede bij.
Ik had altijd begrepen dat je vooral rond deze temperaturen defrosts krijgt? Dat het beter wordt wanneer het harder vriest? Begrijp ik dat dat bij jou anders is?

Acties:
  • 0 Henk 'm!

  • Frag1le
  • Registratie: Juni 2001
  • Laatst online: 13-10 16:52
YoshiBignose schreef op vrijdag 9 december 2022 @ 09:53:
[...]


Daar heb ik nog geen last van. Ik vind het gewoon zonde om dag en nacht te gaan stoken voor die 5 uurtjes dat ik thuis ben... maar ja als het niet anders kan :X
Tuurlijk, maar dan zou jij jezelf ook warm kunnen houden met een elektrische deken, infraroodpanelen of straalkacheltjes als je heel lokaal wilt verwarmen en maar een aantal uurtjes.
Die warmte voel je dan ook direct itt verwarmen met een airco.

Acties:
  • +1 Henk 'm!

  • JDx
  • Registratie: Januari 2007
  • Laatst online: 20-10-2024

JDx

Ben ik ^

Sjamo schreef op vrijdag 9 december 2022 @ 10:00:
[...]


Ik had altijd begrepen dat je vooral rond deze temperaturen defrosts krijgt? Dat het beter wordt wanneer het harder vriest? Begrijp ik dat dat bij jou anders is?
Oh ik heb ze niet geteld vorig jaar, maar had er aardig wat onder de 1 graden buiten zeg maar. En dan is het niet zo erg, maar als het -5 of lager is dan koelt je huis zo een graad af en moet ie dat weer goedmaken.

Dingen als Games & Music enzo | En 3D/AI/PS hier | CivitAI Models en Prompts


Acties:
  • +1 Henk 'm!

  • loyske
  • Registratie: Januari 2004
  • Laatst online: 16:51
Sjamo schreef op vrijdag 9 december 2022 @ 10:00:
[...]


Ik had altijd begrepen dat je vooral rond deze temperaturen defrosts krijgt? Dat het beter wordt wanneer het harder vriest? Begrijp ik dat dat bij jou anders is?
Dat zou kunnen, want als het vriest is het over het algemeen ook droger buiten!

Acties:
  • 0 Henk 'm!

  • Capt Waffles
  • Registratie: November 2022
  • Laatst online: 09:05
Heeft er toevallig iemand een bron gevonden waar je graaddagen kan opzoeken? Ik heb voor Belgie het volgende gevonden, maar de data die ze verstrekken heeft een lag van meer dan een maand, en als ik het goed begrijp is van Ukkel (ons nationaal meteo-centrum): https://www.gas.be/nl/graaddagen
Wij zitten dichtbij de luchtmachtbasis Kleine Brogel, en die hebben ook heel goede meteo. In het ideale geval zou ik graaddagen van Kleine Brogel te pakken krijgen, maar Ukkel is ook goed :)

Ik zou graag het verbruik van onze warmtepomp vs. graaddagen plotten, om een beetje beter real life inschatting van de efficientie te kunnen maken. Het zal nog geen compleet plaatje zijn, graaddagen nemen bijvoorbeeld niet mee of we toevallig die dag veel zoninstraling hebben gehad (scheelt bij ons heel veel met grote ramen op het zuiden), of dat we bijvoorbeeld brood gebakken hebben en de oven een tijdje gedraaid heeft. Maar als het goed is zou het over langer tijdsperiodes toch best goede inzichten moeten verschaffen.

Belgisch Limburg | Mitsubishi Electric MSZ-LN35VG2 binnenunit + MUZ-LN35VG2 buitenunit | Diehl 4601S + 3850 Wp (22x Sunflower 175W ZO) | SMA Sunny Boy 4.0 + 7070 Wp (7x JinkoSolar 505W NO + 7x JinkoSolar 505W ZW)


Acties:
  • 0 Henk 'm!

  • Drardollan
  • Registratie: Juli 2018
  • Laatst online: 16:19
Ik wilde hier net komen vragen of het normaal is dat in een uur tijd mijn LG unit een keer of 3 in defrost is geschoten gisteravond. Maar dat is dus doodnormaal als ik het zo lees. Het was bij ons rond de -1 en zeer vochtig gisteren.

Vanmorgen draaide hij een stuk beter, de temperatuur was hetzelfde maar het ergste vocht was uit de lucht.

Aangezien het voor ons toch maar bijverwarming is maakt het niet zoveel uit. Maar ik denk dat een hoop mensen die recent een airco hebben gekocht als hoofdverwarming hier niet bij stil hebben gestaan.

Automatisch crypto handelen via een NL platform? Check BitBotsi !


Acties:
  • +1 Henk 'm!

  • Nism0
  • Registratie: November 2008
  • Laatst online: 16-10 12:42
Drardollan schreef op vrijdag 9 december 2022 @ 10:20:
Aangezien het voor ons toch maar bijverwarming is maakt het niet zoveel uit. Maar ik denk dat een hoop mensen die recent een airco hebben gekocht als hoofdverwarming hier niet bij stil hebben gestaan.
Tjah wel over gelezen maar hier ook wat defrosts. Hoogstens een paar minuten even geen warme lucht uit de ME. Als je isolatie OK of GOED is dan hoeft dat niet gelijk te betekenen dat het koud is lijkt me.. We gaan het zien de komende week.

Acties:
  • 0 Henk 'm!

  • Drardollan
  • Registratie: Juli 2018
  • Laatst online: 16:19
Nism0 schreef op vrijdag 9 december 2022 @ 10:23:
[...]


Tjah wel over gelezen maar hier ook wat defrosts. Hoogstens een paar minuten even geen warme lucht uit de ME. Als je isolatie OK of GOED is dan hoeft dat niet gelijk te betekenen dat het koud is lijkt me.. We gaan het zien de komende week.
Het is zeker niet gelijk koud, en dat zal het bij velen ook niet zijn. Maar het is wel vervelend als je verwarming elke keer voor X tijd onderbroken wordt, zeker als je in de fase van opwarmen zit. Mijn conclusie was gisteren eigenlijk dat het als hoofdverwarming nooit geschikt zou zijn op deze manier.

Maar ik denk dat heel veel mensen er nooit bij stil hebben gestaan. Die is verteld dat de verwarming werkt tussen X graden buiten en dat is het. Nogal een vervelende verrassing als je vervolgens bij -1/0 graden en een hoge luchtvochtigheid niet de warmte krijgt die je eigenlijk verwacht.

Mijn buitenunit kan verwarmen zolang het buiten niet kouder is dan -18 en niet warmer dan 18 graden. Maar als ik al zie wat -1/0 graden met een hoge luchtvochtigheid doet.. Dan schrik ik stiekem toch wel een beetje.

Automatisch crypto handelen via een NL platform? Check BitBotsi !


Acties:
  • 0 Henk 'm!

  • AtlAntA
  • Registratie: Maart 2011
  • Laatst online: 19-10 20:23
Hier ook een schaatsbaan rond de buitenunit door de defrosts. ;)

Voor het eerst valt het op dat het opwarmen van het huis stukken langer duurt dan normaal. Dit zal door de vele defrosts komen. Nog steeds 20 graden binnen maar het heeft wel 4 uur geduurd voordat dit bereikt was. Terwijl dit meestal binnen een uurtje wel beslecht was.

Voor zover ik weet zijn dit wel de perfecte weersomstandigheden om defrosts op te wekken dus al met al nog steeds zeer tevreden. Mocht het de aankomende dagen gelijk blijven qua weer dan zal ik 24u gaan stoken.

Wie goed doet, die goed ontmoet.


Acties:
  • +2 Henk 'm!

  • Sjamo
  • Registratie: Oktober 2021
  • Laatst online: 20:47
Drardollan schreef op vrijdag 9 december 2022 @ 10:20:
Ik wilde hier net komen vragen of het normaal is dat in een uur tijd mijn LG unit een keer of 3 in defrost is geschoten gisteravond. Maar dat is dus doodnormaal als ik het zo lees. Het was bij ons rond de -1 en zeer vochtig gisteren.

Vanmorgen draaide hij een stuk beter, de temperatuur was hetzelfde maar het ergste vocht was uit de lucht.

Aangezien het voor ons toch maar bijverwarming is maakt het niet zoveel uit. Maar ik denk dat een hoop mensen die recent een airco hebben gekocht als hoofdverwarming hier niet bij stil hebben gestaan.
Wij hebben er wel over nagedacht, vooral bij de beslissing of en wanneer we onze gasaansluiting zouden laten verwijderen.

Wij hebben een kleine houtkachel die we af en toe gebruiken (voor wat het waard is, we gebruiken hem betrekkelijk weinig en met erg goed hout) en dat is onze back up. We hebben de houtkachel vorige week gebruikt om onze woning door de defrosts heen te trekken naar een temperatuur geschikt voor 24/7 stoken van de airco, en dat werkte erg goed. Maar er was ook een positief stookadvies.

Nu hebben we ladingen defrosts, 11 of 12 inmiddels, - 1 en 100% luchtvochtigheid. Maar negatief stookadvies dus stoken we de houtkachel niet. We kunnen door het 24/7 verwarmen met de airco nu ook de woning op temperatuur houden.

Mocht er een noodgeval zijn, stroom er af langere tijd of iets dergelijks, dan denk ik dat we het stookadvies gaan negeren en de mensen uit de buurt maar bij ons uitnodigen :)

Aanvulling:
Voor wat het waard is. Wij hebben onze installatie, die in de ogen van een aantal mensen hier behoorlijke overbemeten is, ook uitgezocht op dat het de hoofdverwarming zou zijn. Dus niet de installatie die ons het laagste verbruik in de tussenseizoenen zou geven, maar een installatie die volgens de gegevens juist ook bij kou nog wat over zou hebben. Die juist in de winter, wanneer we hem nodig hebben, goed presteert. Ook met het oog op de te verwachten defrosts en andere dingen die tegenwerken. En tot nu toe werkt dat voor ons erg goed.

[ Voor 14% gewijzigd door Sjamo op 09-12-2022 10:42 ]


Acties:
  • +1 Henk 'm!

  • FORZAM
  • Registratie: Mei 2009
  • Laatst online: 11:01
Capt Waffles schreef op vrijdag 9 december 2022 @ 10:17:
Heeft er toevallig iemand een bron gevonden waar je graaddagen kan opzoeken? Ik heb voor Belgie het volgende gevonden, maar de data die ze verstrekken heeft een lag van meer dan een maand, en als ik het goed begrijp is van Ukkel (ons nationaal meteo-centrum): https://www.gas.be/nl/graaddagen
Wij zitten dichtbij de luchtmachtbasis Kleine Brogel, en die hebben ook heel goede meteo. In het ideale geval zou ik graaddagen van Kleine Brogel te pakken krijgen, maar Ukkel is ook goed :)

Ik zou graag het verbruik van onze warmtepomp vs. graaddagen plotten, om een beetje beter real life inschatting van de efficientie te kunnen maken. Het zal nog geen compleet plaatje zijn, graaddagen nemen bijvoorbeeld niet mee of we toevallig die dag veel zoninstraling hebben gehad (scheelt bij ons heel veel met grote ramen op het zuiden), of dat we bijvoorbeeld brood gebakken hebben en de oven een tijdje gedraaid heeft. Maar als het goed is zou het over langer tijdsperiodes toch best goede inzichten moeten verschaffen.
Ik gebruik deze: https://www.weerstationke...ports/wxdegreedetail.php?

De omstandigheden in de Noorderkempen zijn denk ik ook beter vergelijkbaar met Kleine Brogel dan Ukkel.

Acties:
  • 0 Henk 'm!

  • Termy
  • Registratie: September 2001
  • Laatst online: 06:35

Termy

valt er nog wat te fragge?

Hier wel bijzonder gedrag van onze Daikin multisplit (zie sig).

Afbeeldingslocatie: https://tweakers.net/i/LAIKbZrj1B93vT4WB9Nlz3f-7jo=/234x176/filters:strip_icc():strip_exif()/f/image/WY5Dlt6afwnOnH39vQAGB7AS.jpg?f=fotoalbum_medium

Hij staat ingesteld op 20 graden, fan stand 5/5 met 'auto' demand control tussen 23:00 en 6:00 waarna hij naar auto fanstand en 17 graden setpoint gaat. Geen defrost te zien in de nacht en mooi constant laag verbruikt (hij zit op fase 3 met gemiddeld 60 W of zo van andere dingen). Vervolgens gaat het setpoint naar beneden en begint ie veel meer te verbruiken tot ik hem uit zet.. :?.

Blijkbaar kan ik beter gewoon 20 oC aanhouden, of het moet het verschil zijn tussen max fan stand en auto, maar dan is auto wel een beetje teleurstellend. De reden voor dit schema is dat we dynamische tarieven hebben die tussen 23:00 en 6:00 het gros van de tijd ruim het laagst zijn (daar kan HW uiteraard niet mee overweg dus de kosten daar slaan nergens op).

-=[Terminator]=- R3doxNL Anahka#2910 Specs. 16x LONGi LR4-72HPH-455M (7280 Wp) Oost/West (-85°/95°,13°) op 8x APS DS3-L. ID.3 First Plus. Zappi v2.1. Daikin 3MXM40A met CTXM15R, FTXM20R en FTXM35R.


Acties:
  • 0 Henk 'm!

  • Plenkske
  • Registratie: Mei 2011
  • Laatst online: 16:04
Termy schreef op vrijdag 9 december 2022 @ 10:47:
Hier wel bijzonder gedrag van onze Daikin multisplit (zie sig).

[Afbeelding]

Hij staat ingesteld op 20 graden, fan stand 5/5 met 'auto' demand control tussen 23:00 en 6:00 waarna hij naar auto fanstand en 17 graden setpoint gaat. Geen defrost te zien in de nacht en mooi constant laag verbruikt (hij zit op fase 3 met gemiddeld 60 W of zo van andere dingen). Vervolgens gaat het setpoint naar beneden en begint ie veel meer te verbruiken tot ik hem uit zet.. :?.

Blijkbaar kan ik beter gewoon 20 oC aanhouden, of het moet het verschil zijn tussen max fan stand en auto, maar dan is auto wel een beetje teleurstellend. De reden voor dit schema is dat we dynamische tarieven hebben die tussen 23:00 en 6:00 het gros van de tijd ruim het laagst zijn (daar kan HW uiteraard niet mee overweg dus de kosten daar slaan nergens op).
Misschien begrijp ik het verkeerd, maar wat hij in de nacht doet (op 17 graden + je andere settings) is prima. Na 6 uur gaat je setpoint toch omhoog ? Van 17 naar 20 ? En van fanstand auto naar max ?
Dan klopt het toch gewoon wat er gebeurd ?

Acties:
  • 0 Henk 'm!

  • Termy
  • Registratie: September 2001
  • Laatst online: 06:35

Termy

valt er nog wat te fragge?

Plenkske schreef op vrijdag 9 december 2022 @ 10:52:
[...]


Misschien begrijp ik het verkeerd, maar wat hij in de nacht doet (op 17 graden + je andere settings) is prima. Na 6 uur gaat je setpoint toch omhoog ? Van 17 naar 20 ? En van fanstand auto naar max ?
Dan klopt het toch gewoon wat er gebeurd ?
Nee, andersom. In de nacht 20 graden en max fan stand, vanaf 6:00 naar beneden naar 17 graden en auto fanstand.

-=[Terminator]=- R3doxNL Anahka#2910 Specs. 16x LONGi LR4-72HPH-455M (7280 Wp) Oost/West (-85°/95°,13°) op 8x APS DS3-L. ID.3 First Plus. Zappi v2.1. Daikin 3MXM40A met CTXM15R, FTXM20R en FTXM35R.


Acties:
  • 0 Henk 'm!

Verwijderd

Verwijderd

[ Voor 114% gewijzigd door Verwijderd op 30-12-2022 16:28 . Reden: Plaatje erbij. ]


Acties:
  • +2 Henk 'm!

  • Plenkske
  • Registratie: Mei 2011
  • Laatst online: 16:04
Termy schreef op vrijdag 9 december 2022 @ 10:55:
[...]


Nee, andersom. In de nacht 20 graden en max fan stand, vanaf 6:00 naar beneden naar 17 graden en auto fanstand.
Aha.
Waarschijnlijk heeft de unit even uit gestaan toen je hem van 20 naar 17 zette. Als hij dan weer aanspringt is dat eventjes hoger verbruik, maar zou hij na verloop van tijd weer minder moeten worden natuurlijk.
Ik denk dat je nooit zo'n groot temperatuurverschil moet willen instellen. Hooguit 1 graad verschil aanhouden.

Fan stand is altijd een beetje zoeken, en per merk/model anders. Bij sommige werkt auto het beste, bij andere werkt een ingestelde stand weer beter. En sommige units gaan ook bij een ingestelde fan stand langzamer blazen als hij denkt dat het kan.

Acties:
  • 0 Henk 'm!

  • plank
  • Registratie: November 2010
  • Laatst online: 01-10 16:22
BlazeMuis schreef op vrijdag 9 december 2022 @ 09:41:
[...]


Zou gewoon goed moeten gaan (mits 24/7 verwarmen), uitblaas temperatuur kan je meten met een thermometer, infrarood ding van de action werkt prima. 24/7 verwarmen is beter, 13 naar 18 is moeilijk.

Uitblaas temperatuur is hier rond de 36 graden en de temperatuur staat op 22 graden.

[Afbeelding]
Is deze afbeelding gemaakt dmv infrarood meter van de action? Niet slecht. Welke heb je trouwens?

Acties:
  • 0 Henk 'm!

  • TokenNekot
  • Registratie: Maart 2020
  • Laatst online: 18-10 16:38
BlazeMuis schreef op vrijdag 9 december 2022 @ 09:41:
[...]


Zou gewoon goed moeten gaan (mits 24/7 verwarmen), uitblaas temperatuur kan je meten met een thermometer, infrarood ding van de action werkt prima. 24/7 verwarmen is beter, 13 naar 18 is moeilijk.

Uitblaas temperatuur is hier rond de 36 graden en de temperatuur staat op 22 graden.

[Afbeelding]
Wat is eigenlijk de standaard "normale" uitvoer temperatuur van een airco als hij op verwarmen staat? Ik heb hier rond de 37 graden als uitvoer temp. Is een temperatuur rond deze temp normaal of kan dit ook nog hoger als het buiten ook warmer is? Lager kan alleen voorkomen als het buiten verder gaat vriezen neem ik aan?

Acties:
  • +2 Henk 'm!

  • Vos
  • Registratie: Juni 2000
  • Laatst online: 16:46

Vos

AFCA

plank schreef op vrijdag 9 december 2022 @ 11:20:
[...]


Is deze afbeelding gemaakt dmv infrarood meter van de action? Niet slecht. Welke heb je trouwens?
Een IR thermometer heeft geen warmtebeeldcamera. Zit ook wel eens te denken aan een warmtebeeldcamera, maar die zijn wel prijzig.

[ Voor 13% gewijzigd door Vos op 09-12-2022 11:27 ]

#36


Acties:
  • +2 Henk 'm!

  • Dolbyadt
  • Registratie: Januari 2013
  • Laatst online: 02-10 08:31
@sjurres Hier ongeveer het zelfde verhaal.

hoek huis: bouwjaar 1949
Woonkamer & openkeuken 120M3.
Isolatie waardes: Leeg spouwmuur van 6cm, houten balkenvloer zonder isolatie & geen dak isolatie.
Heel huis met kunststofkozijnen en standaard oud dubbel glas.

Ik vind voor een oud hoekhuis dat mijn verbruik nog echt wel meevalt. Dan vind ik het zelfs tegen vallen van de mensen die wonen in een nieuw huis met energie label A. En eigenlijk niet veel minder verbruiken.


Verbruik op dit moment: (sinds afgelopen zaterdag 24/7)
Afbeeldingslocatie: https://tweakers.net/i/oB6B4RVMoMYVkGGYODZIdIdAcAY=/full-fit-in/4920x3264/filters:max_bytes(3145728):no_upscale():strip_icc():fill(white):strip_exif()/f/image/AcDVX3cYrtwuqpTLkS9efjGe.jpg?f=user_large
sjurres schreef op donderdag 8 december 2022 @ 21:36:
[...]


Ventilerende spouw zonder isolatie
Houten balken vloer zonder isolatie
Oud type dubbel glas.

Het is vooral niet groot:)

SolarEdge SE3000HD Wave Totaal 3600WP (ZO 180°) 35°Dak. Daikin Pefera FTXM35n - RXM35N 3,5Kw, LG S09ET Split Airco 2,5KW


Acties:
  • +1 Henk 'm!

  • BlazeMuis
  • Registratie: Juni 2013
  • Laatst online: 20:16
plank schreef op vrijdag 9 december 2022 @ 11:20:
[...]


Is deze afbeelding gemaakt dmv infrarood meter van de action? Niet slecht. Welke heb je trouwens?
Was het maar zo :P

Is gemaakt met een warmtebeeld camera.

Acties:
  • 0 Henk 'm!

  • BlazeMuis
  • Registratie: Juni 2013
  • Laatst online: 20:16
TokenNekot schreef op vrijdag 9 december 2022 @ 11:25:
[...]


Wat is eigenlijk de standaard "normale" uitvoer temperatuur van een airco als hij op verwarmen staat? Ik heb hier rond de 37 graden als uitvoer temp. Is een temperatuur rond deze temp normaal of kan dit ook nog hoger als het buiten ook warmer is? Lager kan alleen voorkomen als het buiten verder gaat vriezen neem ik aan?
Ik heb geen idee, maar ik zal het de komende tijd in de gaten houden.

Acties:
  • 0 Henk 'm!

  • Nism0
  • Registratie: November 2008
  • Laatst online: 16-10 12:42
Drardollan schreef op vrijdag 9 december 2022 @ 10:30:
[...]


Het is zeker niet gelijk koud, en dat zal het bij velen ook niet zijn. Maar het is wel vervelend als je verwarming elke keer voor X tijd onderbroken wordt, zeker als je in de fase van opwarmen zit. Mijn conclusie was gisteren eigenlijk dat het als hoofdverwarming nooit geschikt zou zijn op deze manier.

Maar ik denk dat heel veel mensen er nooit bij stil hebben gestaan. Die is verteld dat de verwarming werkt tussen X graden buiten en dat is het. Nogal een vervelende verrassing als je vervolgens bij -1/0 graden en een hoge luchtvochtigheid niet de warmte krijgt die je eigenlijk verwacht.

Mijn buitenunit kan verwarmen zolang het buiten niet kouder is dan -18 en niet warmer dan 18 graden. Maar als ik al zie wat -1/0 graden met een hoge luchtvochtigheid doet.. Dan schrik ik stiekem toch wel een beetje.
Ja maar dat is echt specifiek jouw beleving. Die van mij is dat het prima geschikt is als hoofdverwarming. Die CV gaat niet meer aan. (mits -20).

Een kleine hik door een defrost worden wij niet koud van ;)

Ben het wel met je eens dat het wat bewerkelijk allemaal is. Niet echt set and forget zoals een CV.

[ Voor 6% gewijzigd door Nism0 op 09-12-2022 11:44 ]


Acties:
  • 0 Henk 'm!

  • w00key
  • Registratie: Januari 2011
  • Laatst online: 18:49
TokenNekot schreef op vrijdag 9 december 2022 @ 11:25:
[...]


Wat is eigenlijk de standaard "normale" uitvoer temperatuur van een airco als hij op verwarmen staat? Ik heb hier rond de 37 graden als uitvoer temp. Is een temperatuur rond deze temp normaal of kan dit ook nog hoger als het buiten ook warmer is? Lager kan alleen voorkomen als het buiten verder gaat vriezen neem ik aan?
Bij mij schommelt het tussen 30 op absolute minimum, 37 normaal (500-800W) en pieken van 50 als hij in hot start mode staat (eerste 5 minuten, ~2kW). Dat laatste maakt een kamer idioot snel warm, dat is 6-8 kW netto uit een unit die met "3.5 kW" gelabeld is.

Acties:
  • 0 Henk 'm!

  • Drardollan
  • Registratie: Juli 2018
  • Laatst online: 16:19
Nism0 schreef op vrijdag 9 december 2022 @ 11:35:
[...]


Ja maar dat is echt specifiek jouw beleving. Die van mij is dat het prima geschikt is als hoofdverwarming. Die CV gaat niet meer aan. (mits -20).

Een kleine hik door een defrost worden wij niet koud van ;)

Ben het wel met je eens dat het wat bewerkelijk allemaal is. NIet echt set and forget zoals een CV>
Klopt, het is 100% mijn beleving. Maar ik ben er van overtuigd dat heel veel mensen die op basis van de kosten van het gas een airco hebben opgehangen hier helemaal niet over geïnformeerd zijn.

Voor de rest is het sowieso bewerkelijk en zou ik nooit voor een dergelijke oplossing kiezen voor verwarmen. Je moet met nogal wat rekening houden, al is het maar omdat je CV en L/L niet praten met elkaar (disclaimer, zover ik weet. Ik sta open voor suggesties van thermostaten die dat wel kunnen). Logischer en eenvoudiger om een hybride oplossing te zoeken voor de CV voor veel mensen.

Maar zoals gezegd, ik lig er niet zo wakker van. Mijn voornaamste doel is koelen in de zomer, en dat werkt fantastisch :)

Automatisch crypto handelen via een NL platform? Check BitBotsi !


Acties:
  • +1 Henk 'm!

  • Dolbyadt
  • Registratie: Januari 2013
  • Laatst online: 02-10 08:31
@Drardollan Klopt op dit moment werkt de CV nog niet samen met de L/L. Maar dan kun je zelf prima zelf regelen. Mijn CV ketel heeft dit jaar nog niet aangestaan voor te verwarmen. Dus zie ik ook geen probleem met samen werken van CV / L/L. Je moet gewoon weten wanneer je op een andere manier kan verwarmen ook een andere manier is hoe je dit moet gaan doen. Dat geld voor ieder persoon anders. Iedereen heeft een andere manier van wanneer hij of zei het comfortabel vind.

Wanneer je 24/7 verwarmt met een airco heb je namelijk ook geen last van defrost waardoor je temperatuur verschil zou moeten merken. Omdat het volume van je ruimte toch voldoende verwarmt is. Dan zou je zelfs niet eens mogen merken dat de airco in een defrost cycles bezig is. Ik verwarm inmiddels nu 2 jaar met een airco als bijverwarming. En ik persoonlijk vind het de beste keus die ik de afgelopen jaren heb gedaan. Met als extra plus punt in de zomer kan de airco ook nog eens je huis koelhouden. _/-\o_

Ik durf zelfs te zeggen dat een airco de meest betaalbare manier is om zo goed als mogelijk je huis te kunnen verwarmen met zo min mogelijk kosten en verbruik. Zelfs voor huizen die oud en slecht geïsoleerd zijn net zoals bij mijn oud hoekhuis.
Drardollan schreef op vrijdag 9 december 2022 @ 11:46:
[...]


Klopt, het is 100% mijn beleving. Maar ik ben er van overtuigd dat heel veel mensen die op basis van de kosten van het gas een airco hebben opgehangen hier helemaal niet over geïnformeerd zijn.

Voor de rest is het sowieso bewerkelijk en zou ik nooit voor een dergelijke oplossing kiezen voor verwarmen. Je moet met nogal wat rekening houden, al is het maar omdat je CV en L/L niet praten met elkaar (disclaimer, zover ik weet. Ik sta open voor suggesties van thermostaten die dat wel kunnen). Logischer en eenvoudiger om een hybride oplossing te zoeken voor de CV voor veel mensen.

Maar zoals gezegd, ik lig er niet zo wakker van. Mijn voornaamste doel is koelen in de zomer, en dat werkt fantastisch :)

[ Voor 7% gewijzigd door Dolbyadt op 09-12-2022 12:02 ]

SolarEdge SE3000HD Wave Totaal 3600WP (ZO 180°) 35°Dak. Daikin Pefera FTXM35n - RXM35N 3,5Kw, LG S09ET Split Airco 2,5KW


Acties:
  • 0 Henk 'm!

Verwijderd

Verwijderd

[ Voor 95% gewijzigd door Verwijderd op 30-12-2022 16:28 ]


Acties:
  • 0 Henk 'm!

  • Dolbyadt
  • Registratie: Januari 2013
  • Laatst online: 02-10 08:31
@Verwijderd ja zeker is het jammer. Het lijkt wel dat alle airco zo zijn geprogrammeerd. Dat kan ik ook terug zien in het verbruik en wanneer de defrost komen.
Verwijderd schreef op vrijdag 9 december 2022 @ 12:01:
Wel jammer dat de defrost ook wordt gedaan terwijl er geen ijs op de warmtewisselaar zit. De buitenunit kijkt of de temperatuur laag is en na bepaalde tijd.

Zou de draaisnelheid van de fan kunnen aangeven of de warmtewisselaar ook vol zit met ijs. Zo iets van ik stop er zoveel stroom in en verwacht dit en ik meet nu dit en dat is duidelijk hoger dan verwacht.

SolarEdge SE3000HD Wave Totaal 3600WP (ZO 180°) 35°Dak. Daikin Pefera FTXM35n - RXM35N 3,5Kw, LG S09ET Split Airco 2,5KW


Acties:
  • 0 Henk 'm!

  • mr_evil08
  • Registratie: December 2008
  • Laatst online: 19:08
Leanderr schreef op vrijdag 9 december 2022 @ 09:18:
[...]

Dit klopt, dit merken wij ook. Wij hebben een daikin 3.5 kw voor de woonkamer en open keuken. Deze maakt binnen meer geluid dan de MHI multi split die boven hangen (3,5 op de overloop en 2,5 op zolder).

Nu kun je de daikin wel vrij stil krijgen maar dan halen wij niet de tempratuur die wij willen in de woonkamer. Sinds dat gisteren de spouwmuur isolatie is aangebracht scheelt het al een hoop. Echter hebben wij nog wel wat enkele ramen (glas in lood). Deze worden volgende week verwijderd en in januari terug geplaatst (in dubbel glas).

Dat de Daikin minder buiten geluid maakt is wel handig omdat deze aan de buitengevel hangt. De MHI 4 kw buitenunit staat op de dakkapel dus daar zullen weinig mensen over klagen. Deze staat wel bijna op de erfgrens dus als ze daar gaan meten dan is er misschien wel een probleem.
mbt de Daikin kun je ook stiller krijgen daar moet je mee spelen, helaas is dat wel handmatig.
Zet de fan op stand 1 en zet setpoint op 25 graden, wanneer de fan te langzaam draait registreerd hij teveel zijn eigen warmte en gaat extra terug in vermogen waardoor het niet op temperatuur komt.

Fluisterstand werkt niet op hogere warmtevraag.
Ook fan stand 1 kent limieten en zal niet op vollast draaien.

In mijn geval werkt de autostand wel goed en is stil maar hier is de installatie niet meer standaard zoals het oorspronkelijk opgeleverd is.

WP | SP, Daikin FTXM35M/RXM35M


Acties:
  • +1 Henk 'm!

  • Frag1le
  • Registratie: Juni 2001
  • Laatst online: 13-10 16:52
Drardollan schreef op vrijdag 9 december 2022 @ 11:46:
[...]


Klopt, het is 100% mijn beleving. Maar ik ben er van overtuigd dat heel veel mensen die op basis van de kosten van het gas een airco hebben opgehangen hier helemaal niet over geïnformeerd zijn.

Voor de rest is het sowieso bewerkelijk en zou ik nooit voor een dergelijke oplossing kiezen voor verwarmen. Je moet met nogal wat rekening houden, al is het maar omdat je CV en L/L niet praten met elkaar (disclaimer, zover ik weet. Ik sta open voor suggesties van thermostaten die dat wel kunnen). Logischer en eenvoudiger om een hybride oplossing te zoeken voor de CV voor veel mensen.

Maar zoals gezegd, ik lig er niet zo wakker van. Mijn voornaamste doel is koelen in de zomer, en dat werkt fantastisch :)
De meeste mensen weten niet eens dat je met een 'Airco' kunt verwarmen..."die koelt toch alleen?"

En als ze het wel weten krijg je opmerkingen van: "Ja hij kan verwarmen maar dat gebruik ik niet, kost veel te veel stroom" of "wordt de lucht veel te droog van", ofwel ze begrijpen het verbruik niet en de werking niet bij verwarmen. Dus jouw 'heel veel mensen' valt wel mee. Die mensen informeren vooral naar de L/W warmtepompen.

Waarom zouden de CV en de WP moeten praten met elkaar?
Als setpoint van de CV onder de binnentemperatuur ligt dan springt deze gewoon nooit aan, net als in de zomer.
CV staat hier op 18 en zal vooralsnog alleen aanspringen als de Airco het niet redt of door een storing/issue uitvalt.

Acties:
  • 0 Henk 'm!

  • MicheldeGoey
  • Registratie: November 2018
  • Laatst online: 19-10 23:20

MicheldeGoey

Project 45

Zo, mijn Maiden Post. Ben al 2 dagen van de straat met antwoorden zoeken op mijn vragen. Indrukwekkende collectieve kennis hier!

Mijn situatie.

- Vrijstaande woning 1955, spouwisolatie Rockwool 1983, dubbel glas 1999
- Huis staat rechtstreeks op zandgrond, geen kruipruimte, zonnepanelen geen optie, wel sedumdak
- Isolatieklasse B
- Woonkamer 90 m² 275 m³, 20 m glazen puien op Noorden en Oosten
- Toshiba Kazumi Ras24 8 kW verwarmen woonkamer
- Samsung AR7000 2,5 kW verwarmen bovenverdieping, staat op alleen ventileren, temperatuur nu 9 °C
- Nefit Aquapower Plus 2014, boiler uitgezet, ketel staat uit (slimme schakelaar), gaat aan om te douchen
- Verbruik 20 kWh/dag, met pieken voor opladen auto (daluren)
- Power instelling compressor 75%, waarom? Geen idee...

Dat verbruik is met verwarmen van 05:00 ~ 22:30 uur op 19 °C, daarna uit. Als ik het goed heb begrepen, is 's nachts uit niet slim. Heb nu na 22:30 uur verwarmen ingesteld op 17 °C en Auto. Ga dat de komende weken monitoren. Die Auto-stand werkt vreemd, ultrastil, maar er stroomt te weinig lucht over de elementen om zinvol te verwarmen, dus overdag zelf ventilator instellen op standje 2 of 3.

Meningen, suggesties, adviezen?

Acties:
  • 0 Henk 'm!

Verwijderd

Verwijderd

[ Voor 126% gewijzigd door Verwijderd op 30-12-2022 16:28 . Reden: Plaatje erbij. ]


Acties:
  • +1 Henk 'm!

  • Frag1le
  • Registratie: Juni 2001
  • Laatst online: 13-10 16:52
MicheldeGoey schreef op vrijdag 9 december 2022 @ 12:14:
Zo, mijn Maiden Post. Ben al 2 dagen van de straat met antwoorden zoeken op mijn vragen. Indrukwekkende collectieve kennis hier!

Mijn situatie.

- Vrijstaande woning 1955, spouwisolatie Rockwool 1983, dubbel glas 1999
- Huis staat rechtstreeks op zandgrond, geen kruipruimte, zonnepanelen geen optie, wel sedumdak
- Isolatieklasse B
- Woonkamer 90 m² 275 m³, 20 m glazen puien op Noorden en Oosten
- Toshiba Kazumi Ras24 8 kW verwarmen woonkamer
- Samsung AR7000 2,5 kW verwarmen bovenverdieping, staat op alleen ventileren, temperatuur nu 9 °C
- Nefit Aquapower Plus 2014, boiler uitgezet, ketel staat uit (slimme schakelaar), gaat aan om te douchen
- Verbruik 20 kWh/dag, met pieken voor opladen auto (daluren)
- Power instelling compressor 75%, waarom? Geen idee...

Dat verbruik is met verwarmen van 05:00 ~ 22:30 uur op 19 °C, daarna uit. Als ik het goed heb begrepen, is 's nachts uit niet slim. Heb nu na 22:30 uur verwarmen ingesteld op 17 °C en Auto. Ga dat de komende weken monitoren. Die Auto-stand werkt vreemd, ultrastil, maar er stroomt te weinig lucht over de elementen om zinvol te verwarmen, dus overdag zelf ventilator instellen op standje 2 of 3.

Meningen, suggesties, adviezen?
Welkom.
Mijn advies: bij afwezigheid/slapen kun je het beste max fanspeed gebruiken, dit scheelt opgenomen vermogen. Mocht je jouw opgenomen vermogen inzichtelijk hebben kun je dit het beste zelf testen of dit ook geldt voor jouw situatie.

Acties:
  • 0 Henk 'm!

  • xHEMANx
  • Registratie: November 2022
  • Laatst online: 20-03 23:09
BlazeMuis schreef op vrijdag 9 december 2022 @ 09:41:
[...]


Zou gewoon goed moeten gaan (mits 24/7 verwarmen), uitblaas temperatuur kan je meten met een thermometer, infrarood ding van de action werkt prima. 24/7 verwarmen is beter, 13 naar 18 is moeilijk.

Uitblaas temperatuur is hier rond de 36 graden en de temperatuur staat op 22 graden.

[Afbeelding]
Hoe heet zon ding?? Link?

MHI single-split SRK35ZS-W, '65 woning, oud dubbelglas, spouw volgespoten (wol). 76m3 woonkamer.

Pagina: 1 ... 272 ... 319 Laatste

Dit topic is gesloten.

Let op:
Een vraag over een offerte, plaatsing of uitzoeken van een L/L WP bij jou thuis hoort in een nieuw, eigen topic.
We respecteren elkaars keuzes over energiegebruik en verschillen in comfort.
Laat bij een 'snelle vraag' wel even weten wat je al gevonden hebt, dat voorkomt herhaling van zetten.
Veel relevante informatie en principes zijn ook te vinden in het Het ik-wil-een-warmtepomp FAQ topic , waar je ook een template kan vinden voor een nieuw adviestopic.
Voor MHI vind je veel tips en tweaks in MHI instellingen topic