LG Therma (Monoblock) warmtepompen topic - Deel 1

Pagina: 1 ... 140 ... 182 Laatste
Acties:

Onderwerpen


Acties:
  • 0 Henk 'm!

  • SalexSun
  • Registratie: December 2017
  • Laatst online: 21:57
Jojan265 schreef op dinsdag 13 februari 2024 @ 07:35:
[...]

Dat heb ik opgelost door de gevoelstemperatuur mee te nemen in de berekening voor de stooklijn. Tot nu toe gaat dat goed (1 maand ervaring hiermee). Dit betekende dus wel dat ik de stooklijn extern moet berekenen.

[...]
Ik doe nu iets vergelijkbaars en werkt idd erg goed. Aanvulling: ik doe dit nog steeds met de energy state feature. Hiermee kan het zo eenvoudig als een aan/uit thermostaat een contact laten schakelen waardoor de AI stooklijn x graden wordt verhoogd of verlaagd (configureerbaar). Voordeel blijft dat de rmc gwn op aan staat. Ik heb het zelf iets complexer in elkaar zitten ivm een beperkte vorm van naregeling

@Jojan265 @Luisterlijk hoe doen jullie klanten dat dan? Heb je die geïnstrueerd de stooklijn aan te passen of te plussen/minnen? Accepteren ze de hogere spreiding in ruimte temperatuur?

[ Voor 23% gewijzigd door SalexSun op 13-02-2024 08:48 ]

LG monobloc s 5kW U44, 3kWp zuid, Model 3 SR+


Acties:
  • 0 Henk 'm!

  • oxfordpelican
  • Registratie: Februari 2003
  • Laatst online: 11-10 08:49
Luisterlijk schreef op maandag 12 februari 2024 @ 22:41:
[...]


Zou dat echt zo zijn?

Ik heb niets nageregeld aan mijn 5kW. Ik stook uitsluitend op water en moet eens in de maand een graadje plussen of minnen. Ik heb een heerlijk snorrende WP, zelf geïnstalleerd, en ben dik tevreden.

Kan het beter? Ja, dat weet ik zeker. Maar niet voor dat geld. 좋은 저녁이에요
Het kan inderdaad beter als ik het met bijvoorbeeld de Panasonic vergelijk.
Daarnaast lijkt er dus ook daadwerkelijk echt iets mis te zijn met de regeling bij koeling waardoor er een firmware update nodig. Dat zegt natuurlijk wel iets over de kwaliteit van de firmware.

Maar wat jij omschrijft over de ervaring met de LG ervaar ik zelf ook. Ik heb ook geen naregeling en sinds dit stookseizoen heb ik volgens mij een aardige stooklijn. Er klaagt hier ook niemand en het is altijd warm. Dus als ik geen modbus zou hebben waardoor ik naar de grafieken kan kijken lijkt er niet zoveel aan de hand. Maar dat neemt niet weg dat ik denk dat de regeling/firmware beter kan.

Acties:
  • 0 Henk 'm!

  • PeteSplit
  • Registratie: Oktober 2023
  • Laatst online: 23:32

PeteSplit

HN091MR.NK5 HU051MR.U44

Ik heb mijn split systeem sinds september en vanaf half oktober ben ik aan het stoken (en nu 1300 kW verstookt). Van net voor de kerst heb ik HA en kan ik in grafieken wat beter zien wat de WP doet. De laatste tijd gaat de compressor tussen 10 en 25 Hz op en neer, maar soms, zoals vannacht heeft hij het gevonden en blijft hij op 12 Hz draaien. De binnen, huiskamer temperatuur ligt tussen de 19 en 20,5 graden. De WP draait op water en ik ben erachter dat de beste temperatuur 28 graden is, die ik dan soms een plusje of een minnetje geef (staat nu op 27 graden).
Heb nu elk uur een oil return cycle en tegen verwachting in, geen defrost gehad (was 2 graden vannacht).

Afbeeldingslocatie: https://tweakers.net/i/C6yjWOxNLx46BULP11zcenfDFiU=/x800/filters:strip_exif()/f/image/Apm2ZQLAGoiD8PKyQDgGPYMV.png?f=fotoalbum_large

Inderdaad, als je niets weet en alleen op het comfort afgaat, is er weinig aan de hand. ;)

[ Voor 50% gewijzigd door PeteSplit op 16-02-2024 17:59 ]

LG AWHP / ESPhome / GoodWe 4K-DT (5kWp) / Homewizard / Home Assistant


Acties:
  • 0 Henk 'm!

  • RVerheijden
  • Registratie: Januari 2016
  • Laatst online: 09-10 10:51

RVerheijden

HU051MR.U44 HN091MR.NK5

Ik loop eraan te denken om op de Boiler heater aansluiting een SonOff Mini aan te sluiten om zo het signaal van de warmtepomp als deze de heater voor de boiler aan wil zetten in HomeAssistant te krijgen. Daarnaast wil ik dan een twee kanaals wifi relais in de verdeler naast het boilervat inbouwen. Dan kan HA als de SonOff Mini detecteerd dat de Warmtepomp het element wil aanzetten deze aanzetten en ook als de P1 dan ziet dat er meer dan 1500 Watt wordt gexporteerd de eerste van de twee elementen aan kan zetten en dan als het meer dan 3000 Watt is het tweede element ook kan inschakelen. Als dan in HA assistant de gewenste temperatuur voor DHW bereikt is dan worden de relais weer uitgeschakeld. Op dit moment zet de warmtepomp namelijk beide elementen in een keer aan omdat ze paralel zijn aangesloten in het boiler vat en moet ik iedere keer de booster functie voor DHW aanzetten om de elementen aan te kunnen zetten. Lijkt jullie dit een goede opzet of is er een betere.

Of kan ik beter een Shelly Plus 2PM kopen en die bij het boilervat plaatsen?
Een van de schakel contacten zou dan op de Fase die door de warmtepomp geschakeld wordt komen en zou dus het element inschakelen.

[ Voor 9% gewijzigd door RVerheijden op 14-02-2024 07:36 ]


Acties:
  • +1 Henk 'm!

  • tebogo
  • Registratie: Februari 2005
  • Laatst online: 21:26
gerlag schreef op vrijdag 9 februari 2024 @ 21:46:
[...]

Dat is toch wel een fantastisch bericht. Bam, gelijk 'on target' na een defrost. De vraag dringt zich (bij mij althans) op of het nu om een firmware of toch een hardware verschil gaat tussen de éénfasige broertjes (of zusjes?) van jouw LG ,.Jammer dat een firmware upgrade door een monteur ter plaatse moet worden uitgevoerd en -dus- relatief kostbaar is. Het zou LG sieren als ze iets konden bedenken om het zelf of door een lokale installateur te laten doen. Als het inderdaad aan de firmware ligt, natuurlijk.

Het lijkt er zelfs op dat je het @paQ script, althans de peak control, niet eens nodig hebt.

Ben nog wel even benieuwd naar de thermische massa van je afgiftesysteem, vvw, buffer, e.d. Heb ik even niet mee helder tussen alle subdiscussies hier in dit topic.
Hierbij weer een update, hele week rustig gelopen, COP van rond de 5, Ben zeer tevreden!!
Zou zo graag willen dat we er achter kunnen komen welke firmware versie, niet de RMC versie, ik heb t.o.v. anderen, om te bepalen of dat ook de reden is waarom deze zo mooi loopt, en daarmee ook jullie help.
Mocht iemand weten hoe we daar achterkomen, dan hoor ik het graag.

Ik heb nu een weekl ang ook de peakcontrol in het script van @paQ uitstaan, een paar keer een defrost gehad, en dat werkt ook prima. Zit nu te denken om ook de AI van LG te gaan gebruiken...
Dan houd ik de ESP alleen om sensoren uit te lezen... En mogelijk Silent On/Off op basis van buitentemperatuur.

@gerlag mijn afgifte staat hieronder in de tabel, berekend bij TA 35. Verder geen buffer o.i.d., gewoon monobloc rechtstreeks op de afgifte aangesloten.
Stooklijn -20 -> 46 en 18 -> 26

RMC Instellingen:
Stuur op warmte (stooklijn middels script van @paQ op boardje van @AUijtdehaag )
Temperature Sensor: Water (default)
Control Method: Optimal Flow Rate (default)
Pump Capacity: 50% (aangepast van 100%, de default)
Fixed Flow Rate: 26 (default)
Fixed dT: 5 (default)
Heating temp. setting: Outlet (default)
Hysteresis Heating Water: -2.0 en 2.0 (default)

Afbeeldingslocatie: https://tweakers.net/i/GFU9o_yh-bVUlu1zSFMQz1xB5fI=/800x/filters:strip_exif()/f/image/eIdNkXsEjWvWtxDv52Kou5F4.png?f=fotoalbum_large
Afbeeldingslocatie: https://tweakers.net/i/b6WqTvAFcSrVpvC3sM3cnP8yNkY=/800x/filters:strip_exif()/f/image/9baHJNcwapisLbGjLv2963BO.png?f=fotoalbum_large

Tabel afgiftessyteem:
Afbeeldingslocatie: https://tweakers.net/i/XIdbzq3Vaqi8IyLb_c9k2SYirRA=/800x/filters:strip_exif()/f/image/8oGpT97HLVvcjOg57N9xePxh.png?f=fotoalbum_large

HM093MR.U44 (3.06.7a) i.c.m. Cordivari 180l buffervat / WH27S.F5 / GW5000-DT / 14 x Suntech STP310S-20/Wfhb


Acties:
  • 0 Henk 'm!

  • montebaldo55
  • Registratie: December 2020
  • Laatst online: 27-02 00:45
@tebogo
Lees net je verhaal over de software update.
Zelf kan ik er geen hoogte van krijgen.
De een zegt dit de ander wat anders.
Daarom 14 dgn geleden de service desk gebeld met 2 vragen:
Zijn RMC 's met verschillende software versies uitwisselbaar op warmtepompen.
Jij hebt dat zelf ook gedaan dacht ik. Al vast de nieuwe RMC in werking gezet gezet bij je bestaande wp.
Hierop hadden ze direct geen antwoord. Na enig overleg kwam er naar voren dat dit wel kan mede omdat ik identieke machines ga verwisselen.Dan kun je vast de nieuwe monteren.

Op mijn vraag of er verschillende software versies voor de wp zelf bestaan kwam het antwoord: ik zou het NIET weten. We worden niet geïnformeerd over alle wijzigingen die in het producties proces worden doorgevoerd.
Op mijn vraag of je kunt nagaan met welke software versie je wp is uitgevoerd kreeg ik geen helder antwoord.
De technisch adviseur dacht dat je ergens in het menu van de rmc de sw versie kunt aflezen. Maar helemaal zeker wist hij dit niet.
Daarom was het o.a.jammer dat LG niet op de VSK present was. Dan had je wat dingen kunnen voorleggen.
Maar we wisten al vooraf dat LG dit keer niet present zou zijn.

Dus ik ben zeeeeer benieuwd of LG bij mensen thuis op lokatie software versies kan en gaat vervangen.

Acties:
  • 0 Henk 'm!

  • gerlag
  • Registratie: Oktober 2001
  • Laatst online: 11-10 08:17
tebogo schreef op woensdag 14 februari 2024 @ 17:42:
[...]


Hierbij weer een update, hele week rustig gelopen, COP van rond de 5, Ben zeer tevreden!!
Dank voor de update! Het lijkt warempel wel een heel andere machine zo mooi als hij loopt Nog wel de voor LG kenmerkende grove temperatuur resolutie, maar toch, zeer, zeer stabiel tot nu toe.

Hier is de 24-uurs COP overigens iets van 4,3, maar de buitentemperatuur is in tegenstelling tot bij jou nog niet boven de 10°C.uitgekomen.

Hopelijk komen we er ooit achter wat nu uiteindelijk 'het verschil' maakt.

9kW U44


Acties:
  • 0 Henk 'm!

  • tebogo
  • Registratie: Februari 2005
  • Laatst online: 21:26
@montebaldo55 Klopt, nadat ik de nieuwe warmtepomp binnen kreeg heb Ik direct de RMC van m'n nieuwe warmtepomp aan de oude warmtepomp gekoppeld.

Dat heeft een aantal dagen prima gedraaid. Geen instellingen hoeven te doen, die werden gewoon overgenomen. De enige paar instelling die ik zelf wilde doen, hadden betrekking op de RMC zelf. Denk hierbji aan language, screensaver, theme, Auto return to main screen etc.. De warmtepomp zelf ging niet beter werken. Daarmee was de RMC versie van 3.06.6a naar 3.06.7a gegaan.

Nadat ik later de warmtepomp had omgwisseld, en dus de nieuwe warmtepomp gekoppeld was aan de nieuwe RMC, stonden de instellingen die ik hierboven noemde en betrekking hebben op RMC zelf, nog zoals ingesteld. Maar alle instellingen van de oude warmtepomp, zoals flow, pumpcapacity etc. waren verdwenen. Alles was terug naar default. De nieuwe warmtepomp werkt perfect. _/-\o_

Dat geeft mij (bevestigd?) dat de monobloc-settings dus niet in de RMC worden bewaard, en de RMC settings niet op de warmtepomp. Maar dat RMC's wel uitwisselbaar zijn. En dat er dus op twee plekken firmware versies staan. Op de RMC, en op de Warmtepomp. En die waarschijniijk ook nog weer opgedeeld in Binnenunit en Buitenunit (zowel voor split als monobloc)

Blijft dus de vraag, heeft de nieuwe warmtepomp een andere firmware versie dan de oude.

De oude warmtepomp, wordt komend weekend bij m'n buurman geplaats. Ben benieuwd hoe hij daar draait.

@montebaldo55 wil je al vertellen waarom je
...mede omdat ik identieke machines ga verwisselen...?
Ben benieuwd!

HM093MR.U44 (3.06.7a) i.c.m. Cordivari 180l buffervat / WH27S.F5 / GW5000-DT / 14 x Suntech STP310S-20/Wfhb


Acties:
  • 0 Henk 'm!

  • montebaldo55
  • Registratie: December 2020
  • Laatst online: 27-02 00:45
Zeker ga ik uitleg geven.
Dat heb ik eerder beloofd.
Heel spannend is het niet.
Maar wacht ff tot het voorbij is.
Zaterdag verwisselen we. Zetten de nieuwe op zijn plek.
Dinsdag ochtend komt mijn installateur en sluiten we hem aan.
Ik heb die perstangen niet. En samen is gewoon gezellig.
Verder bewandel ik zo de koninklijke weg ivm subsidie aanvraag.
We gaan ook nog een andere vloerverwarming verdeler plaatsen die ochtend. Van gesloten naar "half open"

  • kazemo
  • Registratie: Augustus 2022
  • Laatst online: 11-10 10:49
tebogo schreef op woensdag 14 februari 2024 @ 22:57:
@montebaldo55 Klopt, nadat ik de nieuwe warmtepomp binnen kreeg heb Ik direct de RMC van m'n nieuwe warmtepomp aan de oude warmtepomp gekoppeld.

Dat heeft een aantal dagen prima gedraaid. Geen instellingen hoeven te doen, die werden gewoon overgenomen. De enige paar instelling die ik zelf wilde doen, hadden betrekking op de RMC zelf. Denk hierbji aan language, screensaver, theme, Auto return to main screen etc.. De warmtepomp zelf ging niet beter werken. Daarmee was de RMC versie van 3.06.6a naar 3.06.7a gegaan.

Nadat ik later de warmtepomp had omgwisseld, en dus de nieuwe warmtepomp gekoppeld was aan de nieuwe RMC, stonden de instellingen die ik hierboven noemde en betrekking hebben op RMC zelf, nog zoals ingesteld. Maar alle instellingen van de oude warmtepomp, zoals flow, pumpcapacity etc. waren verdwenen. Alles was terug naar default. De nieuwe warmtepomp werkt perfect. _/-\o_

Dat geeft mij (bevestigd?) dat de monobloc-settings dus niet in de RMC worden bewaard, en de RMC settings niet op de warmtepomp. Maar dat RMC's wel uitwisselbaar zijn. En dat er dus op twee plekken firmware versies staan. Op de RMC, en op de Warmtepomp. En die waarschijniijk ook nog weer opgedeeld in Binnenunit en Buitenunit (zowel voor split als monobloc)

Blijft dus de vraag, heeft de nieuwe warmtepomp een andere firmware versie dan de oude.

De oude warmtepomp, wordt komend weekend bij m'n buurman geplaats. Ben benieuwd hoe hij daar draait.

@montebaldo55 wil je al vertellen waarom je
[...]

Ben benieuwd!
:) interessant,mijn vraag is heb je nog verschillen kunnen ontdekken(optisch) tussen de hardware,printplaten aansluitingen,dipswitch,s,etc. tussen de oude en nieuwe WP....vooralsnog als er geen verschillen zijn,moet toch de conclusie zijn dat er een nieuwe software versie(update) is geinstalleerd???? die dus beter werkt!!.....of licht het er aan dat de nieuwe 3fase is(lijkt mij niet aannemelijk

  • tebogo
  • Registratie: Februari 2005
  • Laatst online: 21:26
kazemo schreef op donderdag 15 februari 2024 @ 07:48:
[...]

:) interessant,mijn vraag is heb je nog verschillen kunnen ontdekken(optisch) tussen de hardware,printplaten aansluitingen,dipswitch,s,etc. tussen de oude en nieuwe WP....vooralsnog als er geen verschillen zijn,moet toch de conclusie zijn dat er een nieuwe software versie(update) is geinstalleerd???? die dus beter werkt!!.....of licht het er aan dat de nieuwe 3fase is(lijkt mij niet aannemelijk
Nee, lijkt allemaal hetzelfde, zit alleen wat minder ruim als in de HM123MR.U34. Maar die is qua kast ook groter, dus dat is logisch :D .

Beide zijn 3 fase, dus dat lijkt mij ook niet. Misschien wel t.o.v. een HM091MR.U44, maar daar heb ik dus geen ervaring mee.

HM093MR.U44 (3.06.7a) i.c.m. Cordivari 180l buffervat / WH27S.F5 / GW5000-DT / 14 x Suntech STP310S-20/Wfhb


  • tebogo
  • Registratie: Februari 2005
  • Laatst online: 21:26
oxfordpelican schreef op maandag 12 februari 2024 @ 18:21:
[...]


Wat me dan blijft verbazen en niemand mij kan uitleggen is dat als je naar andere WP topics gaat en daar de grafieken bekijkt. Dan zie je geen enorme oscillaties bij de compressor frequentie. Ook geen rare acties zoals compressor optoeren en compleet boven de hysterese vliegen (terwijl doeltemperatuur al behaald is) en afslaan.
Er worden in dit topic vaak theoriën voor gegeven maar waarom hebben andere wp's hier geen last van?
Al deze warmtepompen werken met hetzelfde principe en dezelfde natuurkundige wetten.
Met die gedachte krijg je niet uitgelegd waarom de LG er zo'n rare regeling op na houdt.
Of zouden ze bij LG gewoon geniaal zijn en hebben de andere fabrikanten dat niet door? :*)
Ik ben dan zeker de uitzondering op de regel, ik ben uitermate tevreden, en zie ald die zaken die je noemt niet meer op m'n nieuwe HM093MR.U44

HM093MR.U44 (3.06.7a) i.c.m. Cordivari 180l buffervat / WH27S.F5 / GW5000-DT / 14 x Suntech STP310S-20/Wfhb


  • tebogo
  • Registratie: Februari 2005
  • Laatst online: 21:26
KarsS schreef op maandag 12 februari 2024 @ 18:41:
[...]

Nadat @paQ een nieuwe versie met een fix voor het koelen had gekregen heb ik LG verzocht bij mij ook nieuwe firmware te installeren die dit probleem oplost. Dat heeft wel wat voeten in de aarde gehad, de vraag moest per se via de installateur of de leverancier komen. Mijn stelling dat die twee daar niets in kunnen doen werd niet in meegegaan. Uiteindelijk heb ik AircoPlaza, waar ik hem gekocht had (parallel import volgens mij) gevraagd het verzoek voor een firmware upgrade bij LG te doen. En ik moet zeggen, ondanks dat het wel een beetje een cowboy club is volgens mij, hebben ze mijn verzoek snel en adequaat opgepakt!

Ik heb nu de toezegging van LG dat ze een datum gaan voorstellen. Sinds die toezegging (half januari) is het stil, maar ik had ook zelf aangegeven dat ik er geen haast mee heb en alles voor juni prima is.

Ik zal het hier laten weten als ze geweest zijn.
Vraag ze dan ook eens hoe we kunnen zien welke software versie het is. Via RMC/LGMV/anders..

HM093MR.U44 (3.06.7a) i.c.m. Cordivari 180l buffervat / WH27S.F5 / GW5000-DT / 14 x Suntech STP310S-20/Wfhb


  • montebaldo55
  • Registratie: December 2020
  • Laatst online: 27-02 00:45
Interessant.
Verdient navolging bij andere fabrikanten

nieuws: Daikin begint platform voor ontwikkelaars en zet bestaande api-integr...

  • oxfordpelican
  • Registratie: Februari 2003
  • Laatst online: 11-10 08:49
tebogo schreef op donderdag 15 februari 2024 @ 08:57:
[...]

Ik ben dan zeker de uitzondering op de regel, ik ben uitermate tevreden, en zie ald die zaken die je noemt niet meer op m'n nieuwe HM093MR.U44
De meeste hier hebben dan ook een ouder model zoals je zelf ook had. Maar hopelijk hebben ze inmiddels wat geleerd bij LG. En heb jij nu een firmware zonder gekkigheden.

  • Johan-1986
  • Registratie: Februari 2022
  • Laatst online: 11-10 07:38
Hopelijk kunnen jullie ons helpen wij zijn inmmiddels ten einde raad.
Onze buurman heeft een LG 9kW (HM091MR U44) welke een erg vervelend geluid maakt.

Deze is vorig jaar rond deze tijd geplaatst direct achter het huis maar i.v.m. geluidsoverlast achter in de tuin geplaatst. Tussen de huizen in staat een houten schutting en achter de warmtepomp een houten schuurtje.
Unit staat op bigfoots en is met flexibele leidingen aangesloten. Enkele weken geleden zelfs een reduct kast geplaatst en de compressor geisoleerd.
Wordt gebruikt voor verwarming en SWW.
Het geluidsniveau is verminderd maar er komt zo'n zwaar en laag geluid uit dat wij dit binnen blijven horen, met de deuren dicht. Binnen en buiten maakt bijna geen verschil. Zowel op de normale als op de stille stand. Alle inspanningen ten spijt, het is zo'n laag bromgeluid dat je het blijft horen door heel de kamer.
Is dit herkenbaar? Is dit "normaal"? Zijn er nog tips of zaken die we kunnen proberen?

Wij wonen aan de rechterkant. Alvast bedankt voor jullie reactie.

Afbeeldingslocatie: https://tweakers.net/i/DXCPY7ioc-AVv_5yrd-DRxR0LJA=/full-fit-in/4000x4000/filters:no_upscale():fill(white):strip_exif()/f/image/G8ptTcnmyLHzdp0elLvRvzz2.png?f=user_large

[ Voor 4% gewijzigd door Johan-1986 op 15-02-2024 20:43 . Reden: opmaak ]


  • Swerfer
  • Registratie: Mei 2003
  • Laatst online: 10-10 12:12

Swerfer

Hmm...

Johan-1986 schreef op donderdag 15 februari 2024 @ 20:23:
Hopelijk kunnen jullie ons helpen wij zijn inmmiddels ten einde raad.
Onze buurman heeft een LG 9kW (HM091MR U44) welke een erg vervelend geluid maakt.

Deze is vorig jaar rond deze tijd geplaatst direct achter het huis maar i.v.m. geluidsoverlast achter in de tuin geplaatst. Tussen de huizen in staat een houten schutting en achter de warmtepomp een houten schuurtje.
Unit staat op bigfoots en is met flexibele leidingen aangesloten. Enkele weken geleden zelfs een reduct kast geplaatst en de compressor geisoleerd.
Wordt gebruikt voor verwarming en SWW.
Het geluidsniveau is verminderd maar er komt zo'n zwaar en laag geluid uit dat wij dit binnen blijven horen, met de deuren dicht. Binnen en buiten maakt bijna geen verschil. Zowel op de normale als op de stille stand. Alle inspanningen ten spijt, het is zo'n laag bromgeluid dat je het blijft horen.
Is dit herkenbaar? Is dit "normaal"? Zijn er nog tips of zaken die we kunnen proberen?

Wij wonen aan de rechterkant. Alvast bedankt voor jullie reactie.

[Afbeelding]
Als ik het formaat van het huis inschat, kan de warmtepomp op stille modus worden gezet, maar ik neem aan dat dat al geprobeerd is. Als er ook warm water mee wordt gemaakt, dan is het wel lastiger. De unit staat op bigvoets, maar zitten er goede dempers tussen de warmtepomp en de Bigfoot?

Heb je hier al gekeken?

Overlast warmtepomp buren

Home Assistant | Unifi | LG 51MR.U44 | Volvo EX30 SMER+ Vapour Grey, trekhaak | SmartEVSE V3 | Cronos Crypto.com


Acties:
  • +1 Henk 'm!

  • SalexSun
  • Registratie: December 2017
  • Laatst online: 21:57
Wel opmerkelijk. Bij ons staat die onder het keukenraam met dauerluftungs open. Op stille modus weliswaar hebben wij moeite om hem binnen te horen. Eigenlijk komt alles ín huis er bovenuit; koelkast, MV (douchen), vaatwasser, rijstkoker

LG monobloc s 5kW U44, 3kWp zuid, Model 3 SR+


Acties:
  • +3 Henk 'm!

  • Proton_
  • Registratie: November 2011
  • Laatst online: 21:04

Proton_

Moderator Wonen & Mobiliteit 

Team Welles

@Johan-1986 Hele lage frequenties zullen misschien niet van de compressor maar van de fan komen - wellicht is die een balansgewichtje verloren.
Ook doen bigfoots weinig aan demping, daar heb je de tips in Trillingen warmtepomp dempen voor :)

Het ik-wil-een-warmtepomp FAQ topic- '23 MG5, douchen met wtw en Auer Edel Eau, verwarming met Vaillant Arotherm Plus.


Acties:
  • +1 Henk 'm!

  • tebogo
  • Registratie: Februari 2005
  • Laatst online: 21:26
Johan-1986 schreef op donderdag 15 februari 2024 @ 20:23:
Hopelijk kunnen jullie ons helpen wij zijn inmmiddels ten einde raad.
Onze buurman heeft een LG 9kW (HM091MR U44) welke een erg vervelend geluid maakt.

Deze is vorig jaar rond deze tijd geplaatst direct achter het huis maar i.v.m. geluidsoverlast achter in de tuin geplaatst. Tussen de huizen in staat een houten schutting en achter de warmtepomp een houten schuurtje.
Unit staat op bigfoots en is met flexibele leidingen aangesloten. Enkele weken geleden zelfs een reduct kast geplaatst en de compressor geisoleerd.
Wordt gebruikt voor verwarming en SWW.
Het geluidsniveau is verminderd maar er komt zo'n zwaar en laag geluid uit dat wij dit binnen blijven horen, met de deuren dicht. Binnen en buiten maakt bijna geen verschil. Zowel op de normale als op de stille stand. Alle inspanningen ten spijt, het is zo'n laag bromgeluid dat je het blijft horen door heel de kamer.
Is dit herkenbaar? Is dit "normaal"? Zijn er nog tips of zaken die we kunnen proberen?

Wij wonen aan de rechterkant. Alvast bedankt voor jullie reactie.

[Afbeelding]
Ik kan deze oplossing aanbevelen https://gathering.tweaker...message/77643244#77643244. Ik had ook last van een zwaar brommend geluid (staat bij mij op het platte dak). Ik op de bigfoots, trillingsveren bevestigd, en daarop weer de rubbers van LG, en dan de Warmtepomp zelf. Zie in de link hierboven, en foto hieronder.

Afbeeldingslocatie: https://tweakers.net/i/JkLjpL2Dc9xCzLGruILl7Yo8K0o=/800x/filters:strip_icc():strip_exif()/f/image/IqJxe8kXC3T2C3NDcBFY1ZsE.jpg?f=fotoalbum_large


Nu ook bij mijn buurman vandaag zo gedaan... (hij heeft mijn vorige warmtepomp overgenomen).

Afbeeldingslocatie: https://tweakers.net/i/LFtEKxqqd1UC9Ynzry4Kof7gsIM=/x800/filters:strip_icc():strip_exif()/f/image/vvV3LsDhMcLRQ3PW5UySIciS.jpg?f=fotoalbum_large

[ Voor 18% gewijzigd door tebogo op 15-02-2024 22:08 ]

HM093MR.U44 (3.06.7a) i.c.m. Cordivari 180l buffervat / WH27S.F5 / GW5000-DT / 14 x Suntech STP310S-20/Wfhb


  • Johan-1986
  • Registratie: Februari 2022
  • Laatst online: 11-10 07:38
Bedankt voor jullie adviezen.
Warmtepomp staat direct op bigfoots.
Ik ga de links lezen.
Verdere tips horen we graag.

  • montebaldo55
  • Registratie: December 2020
  • Laatst online: 27-02 00:45
Vandaag de 2 wp's HM123MR.U34 in detail vergeleken. De een is van 2022 de ander 2023.
Behoudens de waterpomp kan ik geen verschil ontdekken
Als jullie nog detail foto's willen of andere dingen willen weten laat het maar horen.
Kan alleen morgen nog.
Zal morgen ff 2 foto's plaatsen van de verschillende circulatie pompen.

Acties:
  • +1 Henk 'm!

  • gigabit
  • Registratie: September 2006
  • Laatst online: 23:08
Ik heb mijn LG ook op veren staan op de carport en totaal geen geluid te horen binnen
Afbeeldingslocatie: https://tweakers.net/i/G0ZMYg9tCWMfzcqJ12M5XqWAwnA=/800x/filters:strip_icc():strip_exif()/f/image/vGcG1TyKGFZt2ieVOtt5DeaH.jpg?f=fotoalbum_large
Afbeeldingslocatie: https://tweakers.net/i/WoT_Syen1zOrrnlBC0mkwM9QkJk=/x800/filters:strip_icc():strip_exif()/f/image/FyIT6q1grBfDDG2J1L1mb0rT.jpg?f=fotoalbum_large

LG-HM071MR-U44


  • apepannetje
  • Registratie: Juni 2010
  • Laatst online: 10-10 12:38
Afbeeldingslocatie: https://tweakers.net/i/BGhUOtPZrXImVNaKLzr7gy44x7E=/800x/filters:strip_icc():strip_exif()/f/image/NhmLeSyL2AGiWoxiDwOHodwT.jpg?f=fotoalbum_large


Hier staat ie al bijna 3 jaar, zonder trillingen. Gewoon op een tweetal betonbanden met de rubberblokjes welke er standaard bij geleverd is. Motto: massa (betonbanden) is kassa
P.s. de grindkoffer werkt prima! _/-\o_ _/-\o_ _/-\o_

  • tebogo
  • Registratie: Februari 2005
  • Laatst online: 21:26
montebaldo55 schreef op donderdag 15 februari 2024 @ 22:36:
Vandaag de 2 wp's HM123MR.U34 in detail vergeleken. De een is van 2022 de ander 2023.
Behoudens de waterpomp kan ik geen verschil ontdekken
Als jullie nog detail foto's willen of andere dingen willen weten laat het maar horen.
Kan alleen morgen nog.
Zal morgen ff 2 foto's plaatsen van de verschillende circulatie pompen.
Ben vooral benieuwd naar de productiedatum op buitenkant van de buitenunit, wil je die van beide posten?

Begrijp ik nu goed dat je een nieuwe HM123MR.U34 hebt gekocht voor de waterpomp? >:) Ben benieuwd of dat het verschil maakt. Ik heb in mijn nieuwe HM093MR.U44 een Grundfos. In de HM123MR.U34 zit een Oh Sung.
Zie hier een post van mij daarover https://gathering.tweaker...message/77526612#77526612

HM093MR.U44 (3.06.7a) i.c.m. Cordivari 180l buffervat / WH27S.F5 / GW5000-DT / 14 x Suntech STP310S-20/Wfhb


Acties:
  • 0 Henk 'm!

  • tebogo
  • Registratie: Februari 2005
  • Laatst online: 21:26
apepannetje schreef op donderdag 15 februari 2024 @ 23:25:
[Afbeelding]


Hier staat ie al bijna 3 jaar, zonder trillingen. Gewoon op een tweetal betonbanden met de rubberblokjes welke er standaard bij geleverd is. Motto: massa (betonbanden) is kassa
P.s. de grindkoffer werkt prima! _/-\o_ _/-\o_ _/-\o_
Valt me nu pas op dat jij je warmtepomp op 2 poten hebt staan. Terwijl er 3 dragers onderzitten. Ben benieuwd of dat op langere termijn problemen gaat opleveren of niet...

HM093MR.U44 (3.06.7a) i.c.m. Cordivari 180l buffervat / WH27S.F5 / GW5000-DT / 14 x Suntech STP310S-20/Wfhb


Acties:
  • +1 Henk 'm!

  • Kip
  • Registratie: September 2004
  • Niet online

Kip

Johan-1986 schreef op donderdag 15 februari 2024 @ 22:15:
Bedankt voor jullie adviezen.
Warmtepomp staat direct op bigfoots.
Ik ga de links lezen.
Verdere tips horen we graag.
Bij onze HM091MR U44 valt vooral het opvallende geluid van de compressor mij op. Het komt overeen met het geluid van een koelkastcompressor. Vooral in de stille modus is de compressor duidelijker hoorbaar dan de ventilator. In dit geval is de warmtepomp op bigfoots geplaatst zonder veren.

Mijn huis is 100 jaar oud met verouderde ramen, wat waarschijnlijk bijdraagt aan het beter hoorbaar zijn van de warmtepomp. Hoewel op vol vermogen vind de WP binnen alleen waarneembaar als het verder stil is in huis. Dat de WP op vol vermogen draait komt bijna nooit voor. Het verschil tussen ramen open en dicht is aanzienlijk, wat ik opmerkelijk vind, gezien het bij jullie geen verschil lijkt te maken.

Ik heb de warmtepompbehuizing aan de binnenkant iets extra geïsoleerd met zelfklevende isolatiematten. Subjectief merk ik echter geen verschil. In mijn geval lijkt het grootste verschil te worden gemaakt door de warmtepomp zo efficiënt mogelijk af te stellen, zodat deze op een zo laag mogelijk vermogen werkt. Bij een elektrisch verbruik tussen 300-1000W hoor ik de warmtepomp nauwelijks.

Zou je eventueel een geluidsopname kunnen maken? Is het geluid constant hoorbaar? Misschien is er meer aan de hand, of het kan zijn dat u gevoeliger bent voor bepaalde geluiden. Ik heb gemerkt dat bezoekers ook aanzienlijke verschillen in waarneming hebben.

Pardon my dutch


Acties:
  • 0 Henk 'm!

  • kazemo
  • Registratie: Augustus 2022
  • Laatst online: 11-10 10:49
tebogo schreef op donderdag 15 februari 2024 @ 08:54:
[...]

Nee, lijkt allemaal hetzelfde, zit alleen wat minder ruim als in de HM123MR.U34. Maar die is qua kast ook groter, dus dat is logisch :D .

Beide zijn 3 fase, dus dat lijkt mij ook niet. Misschien wel t.o.v. een HM091MR.U44, maar daar heb ik dus geen ervaring mee.
:) bedankt voor je antwoord,in je eerdere berichten schreef je draait op 50% pomp debiet(instelling) wat goed gaat,heb je ook al geprobeerd opAi ? ,ik heb hem op Ai+optimal dan trekt hij zich niets aan van de instellingen zoals pompdebiet,Dt etc ,dan bepaald hij het allemaal bijv bij dit weer gisteren +17gr moduleerd hij helemaal terug naar 8ltr/p min hij probeerd de stook lijn min of meer aan te houden en als de binnen temp bereikt is stopt hij er mee(geschakeld door externe thermostaat bij mij dan op 0.2 gr nauwkeurig)

Acties:
  • +2 Henk 'm!

  • Kip
  • Registratie: September 2004
  • Niet online

Kip

oxfordpelican schreef op dinsdag 23 januari 2024 @ 18:59:
@paQ Je hebt wel eens verteld dat bij het updaten van de firmware van de pcb een apparaat werd gebruikt wat lijkt op een voice recorder.

Was het dit apparaat in deze video?

https://youtu.be/OG6TzIDm6Y4?si=MtbuBCqmLRkKaFfO

Edit:
Link naar lgparts: https://lgparts.com/products/cjt30000002

Edit2:
Installateurs kunnen via deze portal firmware downloaden voor deze software rewriter tool:
https://www.lgklimaat.nl/service/gsfs-service-platform/

In deze video duidelijker uitgelegd hoe dat ongeveer werkt:
https://youtu.be/KKLJw6zeMKo?si=8g54UJJzT72DABmW
Mooi gevonden. Hetzelfde apparaat wordt gebruikt om ook de firmware van LG koelkasten te updaten.

YouTube: [LG Refrigerator] - How to update the software of a refrigerator usi...

In het filmpje wordt het kastje aangesloten op de onderstaande headers. De labels lijken op UART pins. Hoewel ik de "w" pin niet kan plaatsen. Op het andere filmpje gaan er maar er draden naar de andere header op de PCB. TX/RX?
Ik heb niet op mijn eigen PCB gekeken. Als ik ooit tijd heb zal ik een logic analyzer erop aansluiten. Als we uitzoeken wat voor MCU erop zit, en de PCB traces van deze headers volgen, kunnen we misschien in de datasheet van de MCU zien wat voor protocol voor de headers wordt gebruikt.

De firmware zal waarschijnlijk op een flash chip zitten. Als deze niet in een socket zit, zal je de chip eruit moeten solderen om deze uit te lezen.

Het LG usb-kastje is niet duur, hierdoor is dit misschien een betere optie. Als het werkt.

Afbeeldingslocatie: https://tweakers.net/i/vVdnH29FP9sW8wj_RmubyPQTRqg=/800x/filters:strip_exif()/f/image/E4IMThl13TyZf9xhnDBjClis.png?f=fotoalbum_large

Pardon my dutch


Acties:
  • 0 Henk 'm!

  • tebogo
  • Registratie: Februari 2005
  • Laatst online: 21:26
kazemo schreef op vrijdag 16 februari 2024 @ 09:53:
[...]

:) bedankt voor je antwoord,in je eerdere berichten schreef je draait op 50% pomp debiet(instelling) wat goed gaat,heb je ook al geprobeerd opAi ? ,ik heb hem op Ai+optimal dan trekt hij zich niets aan van de instellingen zoals pompdebiet,Dt etc ,dan bepaald hij het allemaal bijv bij dit weer gisteren +17gr moduleerd hij helemaal terug naar 8ltr/p min hij probeerd de stook lijn min of meer aan te houden en als de binnen temp bereikt is stopt hij er mee(geschakeld door externe thermostaat bij mij dan op 0.2 gr nauwkeurig)
Ik draai op optimal flow, maar heb de pompcapaciteit op 50% staan, om het maximum van de flow te beperken binnen de optimal flow. Dat werkt prima.
Ai heeft volgens mij alleen effect op automatisch aanpassen van de doeltemperatuur aan de buitentemperatuur = stooklijn. Hoe hij vervolgens het water warm maakt etc., gaat volgens mij aan de hand van de instellingen "Water Flow Control", of hij nu op "Warmte" of "AI" staat ingesteld.

Maar ik ga 'm instellen op "AI" om het ook te testen en mijn veronderstelling te testen...

Edit: tijdstip van Warmte naar AI, en stooklijn uitgezet in @paQ zijn script is 16-02-2024 11:10:16.
zal einde van de dag/morgen de resultaten posten.

[ Voor 8% gewijzigd door tebogo op 16-02-2024 12:12 ]

HM093MR.U44 (3.06.7a) i.c.m. Cordivari 180l buffervat / WH27S.F5 / GW5000-DT / 14 x Suntech STP310S-20/Wfhb


Acties:
  • 0 Henk 'm!

  • apepannetje
  • Registratie: Juni 2010
  • Laatst online: 10-10 12:38
tebogo schreef op vrijdag 16 februari 2024 @ 08:53:
[...]


Valt me nu pas op dat jij je warmtepomp op 2 poten hebt staan. Terwijl er 3 dragers onderzitten. Ben benieuwd of dat op langere termijn problemen gaat opleveren of niet...
Had die vraag wel verwacht: de reden is dat er meer ruimte voor de grindkoffer was/is.
Heb hier een tijdje een middendrager ertussen gehad, aangezien er geen doorbuiging was, heb ik de drager weer weg gelaten. Dit is 2 jaar geleden weer verwijderd

Acties:
  • 0 Henk 'm!

  • kazemo
  • Registratie: Augustus 2022
  • Laatst online: 11-10 10:49
tebogo schreef op vrijdag 16 februari 2024 @ 10:58:
[...]


Ik draai op optimal flow, maar heb de pompcapaciteit op 50% staan, om het maximum van de flow te beperken binnen de optimal flow. Dat werkt prima.
Ai heeft volgens mij alleen effect op automatisch aanpassen van de doeltemperatuur aan de buitentemperatuur = stooklijn. Hoe hij vervolgens het water warm maakt etc., gaat volgens mij aan de hand van de instellingen "Water Flow Control", of hij nu op "Warmte" of "AI" staat ingesteld.

Maar ik ga 'm instellen op "AI" om het ook te testen en mijn veronderstelling te testen...

Edit: tijdstip van Warmte naar AI, en stooklijn uitgezet in @paQ zijn script is 16-02-2024 11:10:16.
zal einde van de dag/morgen de resultaten posten.
:) ik ben benieuwt wat het resultaat zal zijn!! ik zag in je eerdere post,s dat je ook hoofdzakelijk met radiatoren werkt (afgifte) een beetje vergelijkbaar wat ik heb ook hoofdzakelijk radiatoren(staan allemaal open normaliter) alleen in de woonkamer +- 40m2 vloerverwarming(nog met pomp een zg gesloten verdeler met pompschakelaar mengverdeler maakt +- 30gr aanvoer).......jaar verbruik afgelopen 2 jaar 5000kwh p/j warmtepomp+andere verbruikers in huis(hetgeen me niet tegen valt) :)

[ Voor 5% gewijzigd door kazemo op 16-02-2024 13:04 ]


Acties:
  • 0 Henk 'm!

  • montebaldo55
  • Registratie: December 2020
  • Laatst online: 27-02 00:45
Afbeeldingslocatie: https://tweakers.net/i/cLi8ofqfFOftoPAIJb5-GUVm1r0=/x800/filters:strip_icc():strip_exif()/f/image/yK72rmo9HIp8LHxS8cqP9UUn.jpg?f=fotoalbum_large

Afbeeldingslocatie: https://tweakers.net/i/I-pMpq_vpfy0h0pCDp5hauuBcK8=/x800/filters:strip_icc():strip_exif()/f/image/zKBRWhYQflF6bsgFsSkCM72P.jpg?f=fotoalbum_large

Afbeeldingslocatie: https://tweakers.net/i/WyWsX0W5cVuDZj02RpsFJWPJGTw=/x800/filters:strip_icc():strip_exif()/f/image/TmudAdJZgwTTplCeEHbl2QNR.jpg?f=fotoalbum_large

Afbeeldingslocatie: https://tweakers.net/i/W59JYtuI1gNrMOWyGy9bEfa1IfE=/x800/filters:strip_icc():strip_exif()/f/image/XHiMcylhigNQNLrT1pOFjBEm.jpg?f=fotoalbum_large

Afbeeldingslocatie: https://tweakers.net/i/kyfpQE1LOd7-QBs3M9xdFhNeJ1c=/x800/filters:strip_icc():strip_exif()/f/image/ly4KfXt9mS9KAiGCIYDtDi33.jpg?f=fotoalbum_large

Hierbij de detail foto's van de waterpomp
Ook de typenr met productie datum.
De ene is 2022 de net aangeschafte 2023

Acties:
  • +1 Henk 'm!

  • Johan-1986
  • Registratie: Februari 2022
  • Laatst online: 11-10 07:38
Kip schreef op vrijdag 16 februari 2024 @ 09:43:
[...]


Bij onze HM091MR U44 valt vooral het opvallende geluid van de compressor mij op. Het komt overeen met het geluid van een koelkastcompressor. Vooral in de stille modus is de compressor duidelijker hoorbaar dan de ventilator. In dit geval is de warmtepomp op bigfoots geplaatst zonder veren.

Mijn huis is 100 jaar oud met verouderde ramen, wat waarschijnlijk bijdraagt aan het beter hoorbaar zijn van de warmtepomp. Hoewel op vol vermogen vind de WP binnen alleen waarneembaar als het verder stil is in huis. Dat de WP op vol vermogen draait komt bijna nooit voor. Het verschil tussen ramen open en dicht is aanzienlijk, wat ik opmerkelijk vind, gezien het bij jullie geen verschil lijkt te maken.

Ik heb de warmtepompbehuizing aan de binnenkant iets extra geïsoleerd met zelfklevende isolatiematten. Subjectief merk ik echter geen verschil. In mijn geval lijkt het grootste verschil te worden gemaakt door de warmtepomp zo efficiënt mogelijk af te stellen, zodat deze op een zo laag mogelijk vermogen werkt. Bij een elektrisch verbruik tussen 300-1000W hoor ik de warmtepomp nauwelijks.

Zou je eventueel een geluidsopname kunnen maken? Is het geluid constant hoorbaar? Misschien is er meer aan de hand, of het kan zijn dat u gevoeliger bent voor bepaalde geluiden. Ik heb gemerkt dat bezoekers ook aanzienlijke verschillen in waarneming hebben.
Geluidsopname hebben we helaas niet.
De veren zijn besteld.
We houden jullie op de hoogte.
Ik ben zelf inderdaad wel altijd degene die als eerste wat hoort.

Acties:
  • 0 Henk 'm!

  • KarsS
  • Registratie: Juni 2022
  • Laatst online: 16:37
montebaldo55 schreef op vrijdag 16 februari 2024 @ 13:03:

Hierbij de detail foto's van de waterpomp
Ook de typenr met productie datum.
De ene is 2022 de net aangeschafte 2023
Ergens, op het grote internet, heb ik dacht ik eens gelezen dat in Nederland en wat andere Europese landen er eisen gesteld worden aan de efficiency van CV waterpompen. De OH Sung zou daar niet aan voldoen, de Grundfoss wel. Als dit daadwerkelijk zo is zullen alle units die via de officiële weg Nederland binnengekomen zijn een Grundfoss pomp moeten hebben.

Ik ben benieuwd of we dit hier bevestigd kunnen krijgen; zelf heb ik een OH Sung en ik weet dat de unit via een omweg Nederland binnen gekomen is. Hoe ziet dat bij anderen er uit?

Acties:
  • 0 Henk 'm!

  • Jojan265
  • Registratie: Februari 2022
  • Laatst online: 23:27
KarsS schreef op vrijdag 16 februari 2024 @ 16:42:
[...]

Ergens, op het grote internet, heb ik dacht ik eens gelezen dat in Nederland en wat andere Europese landen er eisen gesteld worden aan de efficiency van CV waterpompen. De OH Sung zou daar niet aan voldoen, de Grundfoss wel. Als dit daadwerkelijk zo is zullen alle units die via de officiële weg Nederland binnengekomen zijn een Grundfoss pomp moeten hebben.

Ik ben benieuwd of we dit hier bevestigd kunnen krijgen; zelf heb ik een OH Sung en ik weet dat de unit via een omweg Nederland binnen gekomen is. Hoe ziet dat bij anderen er uit?
Ik heb ook een grundfos.

LG-HM071MR-U44 / SWW Hewalex PCWU 3.0 / PV SMA + Jinko 14 kWp / Kia e-Niro


Acties:
  • 0 Henk 'm!

  • KarsS
  • Registratie: Juni 2022
  • Laatst online: 16:37
Maar is die via LG Nederland geleverd?

Acties:
  • +1 Henk 'm!

  • SalexSun
  • Registratie: December 2017
  • Laatst online: 21:57
Onze is gwn via nl importeur/dealer geleverd maar heeft een oh sung waterpomp

LG monobloc s 5kW U44, 3kWp zuid, Model 3 SR+


Acties:
  • 0 Henk 'm!

  • PeteSplit
  • Registratie: Oktober 2023
  • Laatst online: 23:32

PeteSplit

HN091MR.NK5 HU051MR.U44

KarsS schreef op vrijdag 16 februari 2024 @ 16:42:
[...]

Ergens, op het grote internet, heb ik dacht ik eens gelezen dat in Nederland en wat andere Europese landen er eisen gesteld worden aan de efficiency van CV waterpompen. De OH Sung zou daar niet aan voldoen, de Grundfoss wel. Als dit daadwerkelijk zo is zullen alle units die via de officiële weg Nederland binnengekomen zijn een Grundfoss pomp moeten hebben.

Ik ben benieuwd of we dit hier bevestigd kunnen krijgen; zelf heb ik een OH Sung en ik weet dat de unit via een omweg Nederland binnen gekomen is. Hoe ziet dat bij anderen er uit?
Dit staat op de Grundfos website:

Motoren - EuP-Richtlijn
De totale energiezuinigheid van pompen wordt bepaald door het gebruik van motoren. De EuP-Richtlijn stelt dat vanaf 16 juni 2011 motoren die verkocht worden in de Europese Unie moeten voldoen aan het IE2-rendementsniveau.

Vanaf 1 januari 2015 moeten motoren met een nominaal vermogen van 7,5-375 kW voldoen aan het IE3-rendementsniveau, of aan het IE2-rendementsniveau en voorzien zijn van een aandrijving met variabel toerental. Vanaf 1 januari 2017 moeten motoren met een nominaal vermogen van 0,75-375 kW voldoen aan het IE3-rendementsniveau, of aan het IE2-rendementsniveau en voorzien zijn van een aandrijving met variabel toerental.

https://www.grundfos.com/...ts/motors---eup-directive

edit, zie net dat dit over grotere motoren gaat (kW), zelf heb ik pompen tussen 10 - 75 W voor mijn verwarming.

Ik heb in de binnen unit van mijn 5 kW split ook een nieuwere Grundfos (aanstuurbaar met PWM signaal).

Afbeeldingslocatie: https://tweakers.net/i/8OsMkbZB-Mssr70LxwjbUmT2oLU=/800x/filters:strip_icc():strip_exif()/f/image/q2XMhaHUWPaQuFkk6udSl7nU.jpg?f=fotoalbum_large

Foto is wat onduidelijk, maar het is een Grundfos UPM3 K 20-75 CHBL

[ Voor 4% gewijzigd door PeteSplit op 16-02-2024 19:50 ]

LG AWHP / ESPhome / GoodWe 4K-DT (5kWp) / Homewizard / Home Assistant


Acties:
  • 0 Henk 'm!

  • montebaldo55
  • Registratie: December 2020
  • Laatst online: 27-02 00:45
Het viel me op tijdens de VSK bij oa Robot geen Grundfos pompen meer gemonteerd zag op de verdelers.
Uitsluitend Wilo. Eerder was dit evenredig verdeeld.
Op mijn vraag of de veronderstelling juist was werd bevestigend geantwoord.
Monteren momenteel alleen Wilo.
Dit heeft te maken met betrouwbaarheid en duurzaamheid. Hij had het over problemen met de waaier en aanslag hierop.
Elders heb ik er niet naar gekeken. Maar dan zie je ook vaak niet. Bij verdelers valt het eerder op.

Acties:
  • +2 Henk 'm!

  • Jojan265
  • Registratie: Februari 2022
  • Laatst online: 23:27
KarsS schreef op vrijdag 16 februari 2024 @ 19:16:
[...]
Maar is die via LG Nederland geleverd?
Nee, via de ons welbekende leverancier in Zwolle.

LG-HM071MR-U44 / SWW Hewalex PCWU 3.0 / PV SMA + Jinko 14 kWp / Kia e-Niro


Acties:
  • 0 Henk 'm!

  • kazemo
  • Registratie: Augustus 2022
  • Laatst online: 11-10 10:49
montebaldo55 schreef op vrijdag 16 februari 2024 @ 13:03:
[Afbeelding]

[Afbeelding]

[Afbeelding]

[Afbeelding]

[Afbeelding]

Hierbij de detail foto's van de waterpomp
Ook de typenr met productie datum.
De ene is 2022 de net aangeschafte 2023
:? wat ik me eigenlijk afvraag waterpomp is toeren geregeld....en de comressor is ook toeren geregeld dmv inverter(freqentie regelaar) zitten er in besturing 2 inverters onafhankelijk van elkaar of 1(lijkt me niet aannemelijk)..of misschien wel 3 voor de fan ook apart...omdat ik iedere keer lees in post,s compressor vermogen....bijv 10 HZ.....het toch een samenhang van speed compressor,waterpomp,en fan(dit heeft toch onlosmakelijk een verband op de goede werking) dat zijn 3 variabele en die moeten kloppen

Acties:
  • 0 Henk 'm!

  • oxfordpelican
  • Registratie: Februari 2003
  • Laatst online: 11-10 08:49
kazemo schreef op zaterdag 17 februari 2024 @ 10:02:
[...]

:? wat ik me eigenlijk afvraag waterpomp is toeren geregeld....en de comressor is ook toeren geregeld dmv inverter(freqentie regelaar) zitten er in besturing 2 inverters onafhankelijk van elkaar of 1(lijkt me niet aannemelijk)..of misschien wel 3 voor de fan ook apart...omdat ik iedere keer lees in post,s compressor vermogen....bijv 10 HZ.....het toch een samenhang van speed compressor,waterpomp,en fan(dit heeft toch onlosmakelijk een verband op de goede werking) dat zijn 3 variabele en die moeten kloppen
Beetje warrig verhaal maar ik lees dat je je afvraagt of er meerdere inverters in de LG zitten?
In de wp zitten voor het outdoor gedeelte 3 verschillende PCBs. Een main, inverter en fan board. De laatste twee zullen wel voor zich spreken en doen de besturing van die twee onderdelen. Zeer waarschijnlijk zal het main board de waterpomp aansturen.

Acties:
  • +1 Henk 'm!

  • tebogo
  • Registratie: Februari 2005
  • Laatst online: 21:26
Ik had in mijn HM123MR.U34 Portugal -> Oh Sung
In mijn HM093MR.U44 uit Nederland -> Grundfos

[ Voor 4% gewijzigd door tebogo op 17-02-2024 22:42 ]

HM093MR.U44 (3.06.7a) i.c.m. Cordivari 180l buffervat / WH27S.F5 / GW5000-DT / 14 x Suntech STP310S-20/Wfhb


Acties:
  • +1 Henk 'm!

  • gigabit
  • Registratie: September 2006
  • Laatst online: 23:08
Mijn LG-HM071MR-U44 uit Spanje okt 2022 -> Grundfos

LG-HM071MR-U44


Acties:
  • 0 Henk 'm!

  • jschel
  • Registratie: September 2022
  • Laatst online: 11-10 11:41
kazemo schreef op zaterdag 17 februari 2024 @ 10:02:
[...]

:? wat ik me eigenlijk afvraag waterpomp is toeren geregeld....en de comressor is ook toeren geregeld dmv inverter(freqentie regelaar) zitten er in besturing 2 inverters onafhankelijk van elkaar of 1(lijkt me niet aannemelijk)..of misschien wel 3 voor de fan ook apart...omdat ik iedere keer lees in post,s compressor vermogen....bijv 10 HZ.....het toch een samenhang van speed compressor,waterpomp,en fan(dit heeft toch onlosmakelijk een verband op de goede werking) dat zijn 3 variabele en die moeten kloppen
Een moderne waterpomp heeft een eigen motorsturing/inverter, hetzelfde geldt voor de fan(s). Dat is nodig vanwege Europese regelgeving voor Efficiëntie. Die inverters zitten gewoon in de behuizing van het onderdeel zelf. De compressor inverter weet ik niet zeker waar die zit. Ik denk niet in de compressor unit zelf en hopelijk niet te ver van de compressor vanwege EMI.

De tijd van direct netgekoppelde inductiemachines begint een beetje op zijn einde te komen. Steeds meer applicaties worden verplicht over te stappen naar inverter gestuurd vaak met permanent magneet synchrone machines.

Voorbeeldje waarom: mijn veel te oude gesloten verdeler, moet ik nog vervangen, met maar 8 groepen loopt op een oude direct netgekopelde enkelfase inductiemachine en vraagt 90W. De pomp in mijn systeem is een moderne DAB met invertersturing, verzet 2x meer water en vraagt nog geen 30W

[ Voor 20% gewijzigd door jschel op 17-02-2024 20:44 ]

LG HM123MR | Goodwe GW8K-DT | Homeassistant | Gasloos


Acties:
  • 0 Henk 'm!

  • tebogo
  • Registratie: Februari 2005
  • Laatst online: 21:26
kazemo schreef op vrijdag 16 februari 2024 @ 12:56:
[...]

:) ik ben benieuwt wat het resultaat zal zijn!! ik zag in je eerdere post,s dat je ook hoofdzakelijk met radiatoren werkt (afgifte) een beetje vergelijkbaar wat ik heb ook hoofdzakelijk radiatoren(staan allemaal open normaliter) alleen in de woonkamer +- 40m2 vloerverwarming(nog met pomp een zg gesloten verdeler met pompschakelaar mengverdeler maakt +- 30gr aanvoer).......jaar verbruik afgelopen 2 jaar 5000kwh p/j warmtepomp+andere verbruikers in huis(hetgeen me niet tegen valt) :)
Zoals gezegd, vrijdag op om 11:10 omgezet van stooklijn via script van @paQ naar AI via RMC. (zie 40001 Operation Mode van 4 -> 3)
Enige wat me opvalt is dat af en toe water-out temp en doel-temp iets meer ossileert. Als of deze iets op een kleinere delta-T van de buitentemp. de doel-temp aanpast. Maar dat kan ook toevall zijn. Verder geen noemswaardig verschil in flow gemerkt.
Dus ik verwacht dat de AI-modus niets anders is dan een stooklijn, en verder geen invloed heeft op hoe hij deze stooklijn volgt. Of je nu op warmte (al dan niet met een externe stooklijn) of AI stookt, hij werkt naar een doeltemperatuur toe, en bij optimal flow probeert hij dat zo te doen dat het meest efficient is (volgens de sofware-enigeers van LG).Afbeeldingslocatie: https://tweakers.net/i/Y5OKrpBr7jbi9bbKCRhEPAb9Pi8=/800x/filters:strip_exif()/f/image/NDBcDws6yNlJYuK7eK3a78J6.png?f=fotoalbum_large
Afbeeldingslocatie: https://tweakers.net/i/vWz3HtjHU2i1eEjj6rwLOMt3IKE=/800x/filters:strip_exif()/f/image/ZTmZ7GcE2OL6iZ1yAEX2YF4z.png?f=fotoalbum_large
Afbeeldingslocatie: https://tweakers.net/i/IJ4qsCvKaZutCEVomey-BhqXHcs=/800x/filters:strip_exif()/f/image/GAuwFlcBhFiXciOCdAgbxlNv.png?f=fotoalbum_large

HM093MR.U44 (3.06.7a) i.c.m. Cordivari 180l buffervat / WH27S.F5 / GW5000-DT / 14 x Suntech STP310S-20/Wfhb


Acties:
  • 0 Henk 'm!

  • montebaldo55
  • Registratie: December 2020
  • Laatst online: 27-02 00:45
Afbeeldingslocatie: https://tweakers.net/i/YWQnkgcMqWfZqpdHovXpc3ldLlE=/x800/filters:strip_icc():strip_exif()/f/image/zwnf9eSNWiYooQFv5Am2nCWu.jpg?f=fotoalbum_large

Afbeeldingslocatie: https://tweakers.net/i/Xpw14l3OtOTfEbIoGjSNPZrnhx4=/800x/filters:strip_icc():strip_exif()/f/image/BvUOGHF8qvgNOwlkRsjNRgr3.jpg?f=fotoalbum_large

De warmte pomp is gisteren omgewisseld.
Dinsdag sluiten we hem aan.
Vraag over modbus:
Ik ben (zeker voorlopig) niet van plan om via de modbus aan te sturen.
Uitlezen wil ik wel kunnen.
Als ik de 2 draden dan aansluit moet ik dan de 2 jumpers ook omzetten of kan uitlezen ook zonder?

Acties:
  • +1 Henk 'm!

  • BernieW
  • Registratie: Februari 2017
  • Laatst online: 20:53
montebaldo55 schreef op zondag 18 februari 2024 @ 14:36:
[Afbeelding]

[Afbeelding]

De warmte pomp is gisteren omgewisseld.
Dinsdag sluiten we hem aan.
Vraag over modbus:
Ik ben (zeker voorlopig) niet van plan om via de modbus aan te sturen.
Uitlezen wil ik wel kunnen.
Als ik de 2 draden dan aansluit moet ik dan de 2 jumpers ook omzetten of kan uitlezen ook zonder?
Om de modbus te gebruiken moet je altijd de dipswitches instellen. Dit is nodig om te kunnen communiceren, maakt dus niet uit of je alleen maar waardes uitleest.

Het zal wel door de foto komen, maar het lijkt net of je WP in een afgesloten hok staat ;)

Acties:
  • 0 Henk 'm!

  • KarsS
  • Registratie: Juni 2022
  • Laatst online: 16:37
Iedereen die gemeld heeft of er een Grundfoss of OH-Sung waterpomp in het systeem zit bedankt!

Tot nu toe zie ik toch geen duidelijk verband tussen het merk pomp en levering via LG Nederland of geïmporteerd uit een ander land...

Acties:
  • 0 Henk 'm!

  • montebaldo55
  • Registratie: December 2020
  • Laatst online: 27-02 00:45
@BernieW
Inderdaad staat hij in een afgesloten hok.
Beschermd en minder weersinvloeden.
Heel bewust gedaan en amper geluid.
Moet hem nog weer verder aftimmeren.
Zodra ik het weer klaar heb post ik wel wat foto's.
Als ik dit niet doe zuigt hij zijn eigen koude uitgeblazen lucht weer aan.
Dat was in het eerste begin het geval.
Toen heb ik de voorkant helemaal afgesloten. Alle kieren dichtgemaakt met isolatie materiaal
Ter compensatie aan de andere kant voldoende roosters geplaatst om vrije aanvoer van lucht te bewerkstelligen.
Ik heb ongeveer 0.85 m2 vrije ruimte hiervoor open gemaakt. 0.7 was al genoeg.
Toen liep hij direct veel beter
Verder zal hij bij mij vrijwel nooit de max toevoer nodig zijn daar mijn wp qua vermogen aan de grote kant is dus hij draait erg rustig en meestal op de silent mode.
Mocht iemand op of aanmerkingen hebben op deze methodiek dan hoor ik het graag.
Sta open voor nieuwe ideeën.

Acties:
  • 0 Henk 'm!

  • SalexSun
  • Registratie: December 2017
  • Laatst online: 21:57
montebaldo55 schreef op zondag 18 februari 2024 @ 16:34:
@BernieW
Inderdaad staat hij in een afgesloten hok.
Beschermd en minder weersinvloeden.
Heel bewust gedaan en amper geluid.
Moet hem nog weer verder aftimmeren.
Zodra ik het weer klaar heb post ik wel wat foto's.
Als ik dit niet doe zuigt hij zijn eigen koude uitgeblazen lucht weer aan.
Dat was in het eerste begin het geval.
Toen heb ik de voorkant helemaal afgesloten. Alle kieren dichtgemaakt met isolatie materiaal
Ter compensatie aan de andere kant voldoende roosters geplaatst om vrije aanvoer van lucht te bewerkstelligen.
Ik heb ongeveer 0.85 m2 vrije ruimte hiervoor open gemaakt. 0.7 was al genoeg.
Toen liep hij direct veel beter
Verder zal hij bij mij vrijwel nooit de max toevoer nodig zijn daar mijn wp qua vermogen aan de grote kant is dus hij draait erg rustig en meestal op de silent mode.
Mocht iemand op of aanmerkingen hebben op deze methodiek dan hoor ik het graag.
Sta open voor nieuwe ideeën.
Ik ben benieuwd waar die 0,7m2 op gebaseerd is ivm mogelijk geluidsdemping aanbrengen op de lamellen in onze ombouw. Achterkans is nu nog helemaal open maar overweeg ik ook met lamellen dicht te maken

Afbeeldingslocatie: https://tweakers.net/i/tfjU0gkSPBW78g6rlycrxfTCjzE=/x800/filters:strip_icc():strip_exif()/f/image/mr7Unufiq90Iyxb3Yf0z45Xp.jpg?f=fotoalbum_large

LG monobloc s 5kW U44, 3kWp zuid, Model 3 SR+


Acties:
  • +1 Henk 'm!

  • montebaldo55
  • Registratie: December 2020
  • Laatst online: 27-02 00:45
Die 0.7 m2 is de oppervlakte van de condensor.
In het prille begin had ik ook lamellen aan de voorkant.
Die heb ik toen weer weggehaald omdat dit teveel weerstand gaf en de wp niet goed liep.
Verder moet hij wel op de juiste afstand staan van de muur. Uit mijn hoofd 30cm. Zie gebruiksaanwijzing.
Dit voor het aanzuigen maar ook zeker voor de defrost als hij andersom blaast.
Zie bijgaande foto die ik recent bij ons in de buurt maakte.
Vocht van de condensor wordt tegen de muur geblazen.
Kijk en oordeel zelf

Afbeeldingslocatie: https://tweakers.net/i/dYzKJueCq5i55FGGjH54sQgiLpA=/x800/filters:strip_icc():strip_exif()/f/image/bFQ4KXWamjYu39P2N8ntGaSM.jpg?f=fotoalbum_large

Acties:
  • 0 Henk 'm!

  • PeteSplit
  • Registratie: Oktober 2023
  • Laatst online: 23:32

PeteSplit

HN091MR.NK5 HU051MR.U44

Ik wil graag nog een keer mijn ervaringen met mijn WP delen.

De laatste tijd is het buiten niet erg koud, rond de 10 graden en hoeft de WP niet veel te doen, om het huis warm te houden. De temperatuur op de WP staat niet zo hoog en de WP draait op 10 Hz, ongeveer 320 W. Omdat de WP rustig draait, wordt de olie niet meer goed verdeeld, om dit op te lossen gaat de WP elk uur even optoeren tot 40 Hz (oil return cycle, orc). Nu vroeg ik mij af, wanneer de WP dit niet meer doet. Ik ben de temperatuur iets gaan verhogen. Hierdoor moet de WP harder gaan werken en de orc's verdwijnen. Maar helaas kwam er, bij een buitentenperatuur van 11 graden, een defrost voor terug.

Afbeeldingslocatie: https://tweakers.net/i/Hf44wb4tqYgGn_T2NV6rpqRbOfM=/x800/filters:strip_exif()/f/image/UZKuAHNp5I4FGL4oI0irjpk4.png?f=fotoalbum_large

Vandaag ben ik nogmaals de temperatuur wat gaan verhogen. In plaats van een defrost, begon de WP te pendelen. Nog iets de temperatuur verhoogt. De aanvoer temperatuur van de WP ging niet meer hoger dan 35 graden. Allemaal ruim binnen de hysteresis. Nu blijkt dat de insteltemperatuur ook de maximale werktemperatuur is. Had ik niet verwacht, daarom nu maar de insteltemperatuur verhoogt naar 40 graden.

Afbeeldingslocatie: https://tweakers.net/i/CcsARJnxj1_7O7ZovyQ7jCxbvGQ=/x800/filters:strip_exif()/f/image/YoRlm5JS5VztRB1vS25AzfhZ.png?f=fotoalbum_large

LG AWHP / ESPhome / GoodWe 4K-DT (5kWp) / Homewizard / Home Assistant


Acties:
  • 0 Henk 'm!

  • tebogo
  • Registratie: Februari 2005
  • Laatst online: 21:26
PeteSplit schreef op zondag 18 februari 2024 @ 20:17:
Ik wil graag nog een keer mijn ervaringen met mijn WP delen.

De laatste tijd is het buiten niet erg koud, rond de 10 graden en hoeft de WP niet veel te doen, om het huis warm te houden. De temperatuur op de WP staat niet zo hoog en de WP draait op 10 Hz, ongeveer 320 W. Omdat de WP rustig draait, wordt de olie niet meer goed verdeeld, om dit op te lossen gaat de WP elk uur even optoeren tot 40 Hz (oil return cycle, orc). Nu vroeg ik mij af, wanneer de WP dit niet meer doet. Ik ben de temperatuur iets gaan verhogen. Hierdoor moet de WP harder gaan werken en de orc's verdwijnen. Maar helaas kwam er, bij een buitentenperatuur van 11 graden, een defrost voor terug.

[Afbeelding]

Vandaag ben ik nogmaals de temperatuur wat gaan verhogen. In plaats van een defrost, begon de WP te pendelen. Nog iets de temperatuur verhoogt. De aanvoer temperatuur van de WP ging niet meer hoger dan 35 graden. Allemaal ruim binnen de hysteresis. Nu blijkt dat de insteltemperatuur ook de maximale werktemperatuur is. Had ik niet verwacht, daarom nu maar de insteltemperatuur verhoogt naar 40 graden.

[Afbeelding]
Vreemd dat ik de oil-returns niet heb. Verschil tussen Monobloc en Split?

HM093MR.U44 (3.06.7a) i.c.m. Cordivari 180l buffervat / WH27S.F5 / GW5000-DT / 14 x Suntech STP310S-20/Wfhb


Acties:
  • 0 Henk 'm!

  • tebogo
  • Registratie: Februari 2005
  • Laatst online: 21:26
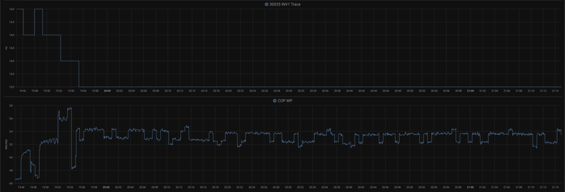
tebogo schreef op zondag 18 februari 2024 @ 14:01:
[...]


Zoals gezegd, vrijdag op om 11:10 omgezet van stooklijn via script van @paQ naar AI via RMC. (zie 40001 Operation Mode van 4 -> 3)
Enige wat me opvalt is dat af en toe water-out temp en doel-temp iets meer ossileert. Als of deze iets op een kleinere delta-T van de buitentemp. de doel-temp aanpast. Maar dat kan ook toevall zijn. Verder geen noemswaardig verschil in flow gemerkt.
Dus ik verwacht dat de AI-modus niets anders is dan een stooklijn, en verder geen invloed heeft op hoe hij deze stooklijn volgt. Of je nu op warmte (al dan niet met een externe stooklijn) of AI stookt, hij werkt naar een doeltemperatuur toe, en bij optimal flow probeert hij dat zo te doen dat het meest efficient is (volgens de sofware-enigeers van LG).[Afbeelding]
[Afbeelding]
[Afbeelding]
Aanvullend: terug naar de stooklijn via script van @paQ, geen enkel verschil..
Afbeeldingslocatie: https://tweakers.net/i/6RL-NSVt_eUEsGcRnY5Wm-GOic4=/800x/filters:strip_exif()/f/image/rEqKdYiQdAuZ46kyUeS0k9Ry.png?f=fotoalbum_large
Afbeeldingslocatie: https://tweakers.net/i/waKACsAXMn3zWQqaBbZWHWyJZrY=/800x/filters:strip_exif()/f/image/nyWdzHfgtW9s7hbYESKhtDuS.png?f=fotoalbum_large
Afbeeldingslocatie: https://tweakers.net/i/fCzaB0u2oh_kYiFxAz4Q1lrZa1o=/800x/filters:strip_exif()/f/image/B8gMFz4JOihnoEv7HydfCctK.png?f=fotoalbum_large

HM093MR.U44 (3.06.7a) i.c.m. Cordivari 180l buffervat / WH27S.F5 / GW5000-DT / 14 x Suntech STP310S-20/Wfhb


Acties:
  • 0 Henk 'm!

  • kazemo
  • Registratie: Augustus 2022
  • Laatst online: 11-10 10:49
tebogo schreef op zondag 18 februari 2024 @ 21:20:
[...]


Aanvullend: terug naar de stooklijn via script van @paQ, geen enkel verschil..
[Afbeelding]
[Afbeelding]
[Afbeelding]
:X als Ai geen verschil maakt,dan is het mijn inziens ook overbodig(waarom zit er op? overbodige luxe leuk bedacht van LG ontwikkeling schept alleen maar verwarring en voegt niets toe!!).......of misschien toch dat hij dan automatisch een keuze gaat maken tussen verwarmen of koelen van de binnenruimte? maar ik heb het nergens gelezen in de handleiding!

[ Voor 7% gewijzigd door kazemo op 19-02-2024 01:43 ]


Acties:
  • 0 Henk 'm!

  • kazemo
  • Registratie: Augustus 2022
  • Laatst online: 11-10 10:49
montebaldo55 schreef op zondag 18 februari 2024 @ 19:04:
Die 0.7 m2 is de oppervlakte van de condensor.
In het prille begin had ik ook lamellen aan de voorkant.
Die heb ik toen weer weggehaald omdat dit teveel weerstand gaf en de wp niet goed liep.
Verder moet hij wel op de juiste afstand staan van de muur. Uit mijn hoofd 30cm. Zie gebruiksaanwijzing.
Dit voor het aanzuigen maar ook zeker voor de defrost als hij andersom blaast.
Zie bijgaande foto die ik recent bij ons in de buurt maakte.
Vocht van de condensor wordt tegen de muur geblazen.
Kijk en oordeel zelf

[Afbeelding]
:? ze hebben hem compleet dicht gemaakt tot aan de gevelmuur dit kan nooit goed zijn!het moet open zijn voor lucht circulatie....ziet er leuk uit maar voor de goede werking slecht! of is het misschien een airco en geen WP? die blaast alleen maar warme lucht naar buiten

[ Voor 4% gewijzigd door kazemo op 19-02-2024 01:33 ]


Acties:
  • +1 Henk 'm!

  • tebogo
  • Registratie: Februari 2005
  • Laatst online: 21:26
kazemo schreef op maandag 19 februari 2024 @ 01:21:
[...]

:X als Ai geen verschil maakt,dan is het mijn inziens ook overbodig(waarom zit er op? overbodige luxe leuk bedacht van LG ontwikkeling schept alleen maar verwarring en voegt niets toe!!).......of misschien toch dat hij dan automatisch een keuze gaat maken tussen verwarmen of koelen van de binnenruimte? maar ik heb het nergens gelezen in de handleiding!
Nee, dat is niet waar. "Warmte" is handmatig de watertemperatuur steeds aanpassen. "AI" is automatisch volgens stooklijn. Dat wij "Warmte" gebruiken en vervolgens met een eigen oplossing (ESP/Modbus/HomeAssistant) toch volgens een stooklijn stoken, is natuurlijk niet voor de doorsnee gebruiker mogelijk.

Ik teste even het verschil, AI of Stookljin met Modbus, omdat iemand, wie?, zei dat AI ook de pompregeling zou beinvloeden. Daarvan heb ik dus niks gezien, dus geen verschil :)

[ Voor 10% gewijzigd door tebogo op 19-02-2024 08:54 ]

HM093MR.U44 (3.06.7a) i.c.m. Cordivari 180l buffervat / WH27S.F5 / GW5000-DT / 14 x Suntech STP310S-20/Wfhb


Acties:
  • +1 Henk 'm!

  • gerlag
  • Registratie: Oktober 2001
  • Laatst online: 11-10 08:17
tebogo schreef op maandag 19 februari 2024 @ 08:51:
[...]
Ik teste even het verschil, AI of Stookljin met Modbus, omdat iemand, wie?, zei dat AI ook de pompregeling zou beinvloeden. Daarvan heb ik dus niks gezien, dus geen verschil :)
In mijn geval gebruik ik inmiddels al een klein jaar een eigen script om de startpiek te temmen, en bij dat script is het juist de bedoeling dat de Therma-V in AI mode 'warmte' draait. En ik kan be-amen dat AI niets anders doet dan de in de RMC ingestelde stooklijn volgen, waarbij je dan als eindgebruiker een offset van maximaal plus of min 5 K kan aanbrengen. AI doet inderdaad niets met de andere instellingen, althans ik heb er nog nooit iets van gemerkt.

9kW U44


Acties:
  • 0 Henk 'm!

  • butterkeks
  • Registratie: Mei 2023
  • Laatst online: 11-10 11:35
gerlag schreef op maandag 19 februari 2024 @ 09:08:
[...]

In mijn geval gebruik ik inmiddels al een klein jaar een eigen script om de startpiek te temmen, en bij dat script is het juist de bedoeling dat de Therma-V in AI mode 'warmte' draait. En ik kan be-amen dat AI niets anders doet dan de in de RMC ingestelde stooklijn volgen, waarbij je dan als eindgebruiker een offset van maximaal plus of min 5 K kan aanbrengen. AI doet inderdaad niets met de andere instellingen, althans ik heb er nog nooit iets van gemerkt.
Ik denk dat het sowieso beter is om je eigen temperatuurlijn te maken en niet via "AI" te regelen, omdat het LG regelsysteem de buitentemperatuur 1:1 doorgeeft, zonder rekening te houden met de traagheid van het gebouw! Dat is absolute onzin.

Om constante temperaturen in huis te hebben, neem ik 30% huidige buitentemperatuur + 70% gemiddelde van de laatste 8 uur.

Dit geeft me ook een vloeiende curve; het LG regelsysteem houdt helemaal niet van snelle temperatuurveranderingen.

Acties:
  • 0 Henk 'm!

  • SalexSun
  • Registratie: December 2017
  • Laatst online: 21:57
butterkeks schreef op maandag 19 februari 2024 @ 12:08:
[...]

Ik denk dat het sowieso beter is om je eigen temperatuurlijn te maken en niet via "AI" te regelen, omdat het LG regelsysteem de buitentemperatuur 1:1 doorgeeft, zonder rekening te houden met de traagheid van het gebouw! Dat is absolute onzin.

Om constante temperaturen in huis te hebben, neem ik 30% huidige buitentemperatuur + 70% gemiddelde van de laatste 8 uur.

Dit geeft me ook een vloeiende curve; het LG regelsysteem houdt helemaal niet van snelle temperatuurveranderingen.
Andersom, theoretisch gezien. Bij buitentemperatuur x moet mijn vloer een (oppervlakte)temperatuur y hebben. Wanneer het 's nachts vrij snel afkoelt zal de temperatuur van het vloeroppervlakte altijd achterlopen vanwege de traagheid van het opwarmen. Met jou oplossing is dat effect alleen maar groter.

LG monobloc s 5kW U44, 3kWp zuid, Model 3 SR+


Acties:
  • 0 Henk 'm!

  • butterkeks
  • Registratie: Mei 2023
  • Laatst online: 11-10 11:35
SalexSun schreef op maandag 19 februari 2024 @ 12:45:
[...]


Andersom, theoretisch gezien. Bij buitentemperatuur x moet mijn vloer een (oppervlakte)temperatuur y hebben. Wanneer het 's nachts vrij snel afkoelt zal de temperatuur van het vloeroppervlakte altijd achterlopen vanwege de traagheid van het opwarmen. Met jou oplossing is dat effect alleen maar groter.
Maar dan hebben ze nauwelijks opslagmassa in de muren?
Maar je moet nog steeds een gemiddelde temperatuur van 1 uur regelen, omdat het regelsysteem op elke kleine schommeling reageert.

Acties:
  • 0 Henk 'm!

  • pure100100
  • Registratie: Augustus 2008
  • Laatst online: 09-09 19:07
Hallo allemaal

Mijn lg 16kw 3fase draait de laatste tijd continu op 30 graden uitgaand op water. Dit werkt prima, het huis is lekker warm. Sinds gisteravond haalt hij met moeite nog 27 graden, ingaand en uitgaande. Eerder zat er altijd 6 graden tussen in en uit. Vandaag de wp uitgezet, water filter gereinigd, die was schoon en na een uur de wp weer aangezet. Wat me wel opviel is dat de koperen leidingen in de wp allemaal waren voorzien van veel ijs. De wp weer aangezet maar helaas het zelfde probleem. Verbruik is net boven de 2kw. Vanuit de app diagnose gedaan, geen storingen. Waterdruk 1.8bar. Ik had de laatste 2 weken dat hij soms enorm stond te stampen. Maar verbruik was normaal en hij haaldende gewenste temperatuur. Silent mode is uit. Het is hier nu 10 graden maar een uur geleden ging hij een defrost doen. Normaal gaat dit met veel toerental van de fans maar deze keer niet. Op zich vreemd want boven de 5 graden doet hij bijna nooit een defrost. Ik had gehoopt dat na de defrost het euvel over zou zijn maar helaas. Iemand een idee?

Acties:
  • 0 Henk 'm!

  • kazemo
  • Registratie: Augustus 2022
  • Laatst online: 11-10 10:49
tebogo schreef op maandag 19 februari 2024 @ 08:51:
[...]

Nee, dat is niet waar. "Warmte" is handmatig de watertemperatuur steeds aanpassen. "AI" is automatisch volgens stooklijn. Dat wij "Warmte" gebruiken en vervolgens met een eigen oplossing (ESP/Modbus/HomeAssistant) toch volgens een stooklijn stoken, is natuurlijk niet voor de doorsnee gebruiker mogelijk.

Ik teste even het verschil, AI of Stookljin met Modbus, omdat iemand, wie?, zei dat AI ook de pompregeling zou beinvloeden. Daarvan heb ik dus niks gezien, dus geen verschil :)
:) ja interessante gedachte..maakt niet veel uit met modbus(met aanpassingen) of AI..misschien zijn ze bij LG wijzer geworden er van uitgegaande dat de software in je nieuwe wp is aangepast misschien hebben ze het idee van de modbus aanpassingen ontwikkeld door tweakers op dit forum wel over genomen (plagiaat)....wie zal het zeggen?...het is allemaal een beetje vaag wij krijgen immers geen informatie vanuit LG nederland of korea...zal wel bedrijfs geheim zijn! :O :O

Acties:
  • 0 Henk 'm!

  • jvanderkroon
  • Registratie: Juni 2006
  • Laatst online: 22:18
Ik zit nog eens in de databoeken te kijken en het valt mij op dat de COP daar een stuk hoger is dan ik haal.

COP is volgens de spec 5.87 bij 10°C buiten temperatuur en 30°C aanvoer en een flow van 15.81LPM

Nu is mijn flow meestal 7.8 LPM om nog iets van een delta te behalen. Momenteel is de delta 2.9K bij een aanvoer van 29.3 °C

De WP staat dan in stille modus op 10Hz.
Het is buiten nu 10.3°C en de actuele COP is 4.7 en dag COP 4.15. Volgens het databoek zou de COP een heel punt hoger moeten zijn bij een dubbele flow.

Ik vraag mij af wat slim is? Toch op een flow van 15LPM gaan sturen ok al wordt de delta dan veel kleiner en zal de cop dan (wellicht) gelijk blijen.

Qua afgifte heb ik alleen een woonkamer van 45m2 met 5 groepen. Zou het helpen om meer afgifte te realiseren met een FCU of wand / plafond verwarming?

LG-HM051MR-U44 | Daalderop DUO 50l | 1500 WP Zuid | gasloos '23


Acties:
  • 0 Henk 'm!

  • SalexSun
  • Registratie: December 2017
  • Laatst online: 21:57
jvanderkroon schreef op maandag 19 februari 2024 @ 16:08:
Ik zit nog eens in de databoeken te kijken en het valt mij op dat de COP daar een stuk hoger is dan ik haal.

COP is volgens de spec 5.87 bij 10°C buiten temperatuur en 30°C aanvoer en een flow van 15.81LPM

Nu is mijn flow meestal 7.8 LPM om nog iets van een delta te behalen. Momenteel is de delta 2.9K bij een aanvoer van 29.3 °C

De WP staat dan in stille modus op 10Hz.
Het is buiten nu 10.3°C en de actuele COP is 4.7 en dag COP 4.15. Volgens het databoek zou de COP een heel punt hoger moeten zijn bij een dubbele flow.

Ik vraag mij af wat slim is? Toch op een flow van 15LPM gaan sturen ok al wordt de delta dan veel kleiner en zal de cop dan (wellicht) gelijk blijen.

Qua afgifte heb ik alleen een woonkamer van 45m2 met 5 groepen. Zou het helpen om meer afgifte te realiseren met een FCU of wand / plafond verwarming?
Begin eens met stille modus uitzetten

LG monobloc s 5kW U44, 3kWp zuid, Model 3 SR+


Acties:
  • 0 Henk 'm!

  • pure100100
  • Registratie: Augustus 2008
  • Laatst online: 09-09 19:07
Update:

LG heeft een service call gemaakt want of de lg lekt gas of de compressor is kapot. De lg maakt een sissend geluid… ben erg benieuwd wat het euvel is…


quote]pure100100 schreef op maandag 19 februari 2024 @ 13:25:
Hallo allemaal

Mijn lg 16kw 3fase draait de laatste tijd continu op 30 graden uitgaand op water. Dit werkt prima, het huis is lekker warm. Sinds gisteravond haalt hij met moeite nog 27 graden, ingaand en uitgaande. Eerder zat er altijd 6 graden tussen in en uit. Vandaag de wp uitgezet, water filter gereinigd, die was schoon en na een uur de wp weer aangezet. Wat me wel opviel is dat de koperen leidingen in de wp allemaal waren voorzien van veel ijs. De wp weer aangezet maar helaas het zelfde probleem. Verbruik is net boven de 2kw. Vanuit de app diagnose gedaan, geen storingen. Waterdruk 1.8bar. Ik had de laatste 2 weken dat hij soms enorm stond te stampen. Maar verbruik was normaal en hij haaldende gewenste temperatuur. Silent mode is uit. Het is hier nu 10 graden maar een uur geleden ging hij een defrost doen. Normaal gaat dit met veel toerental van de fans maar deze keer niet. Op zich vreemd want boven de 5 graden doet hij bijna nooit een defrost. Ik had gehoopt dat na de defrost het euvel over zou zijn maar helaas. Iemand een idee?
[/quote]

Acties:
  • 0 Henk 'm!

  • AJvee
  • Registratie: April 2023
  • Laatst online: 13-12-2024
pure100100 schreef op maandag 19 februari 2024 @ 16:57:
Update:

LG heeft een service call gemaakt want of de lg lekt gas of de compressor is kapot. De lg maakt een sissend geluid… ben erg benieuwd wat het euvel is…


quote]pure100100 schreef op maandag 19 februari 2024 @ 13:25:
Hallo allemaal

Mijn lg 16kw 3fase draait de laatste tijd continu op 30 graden uitgaand op water. Dit werkt prima, het huis is lekker warm. Sinds gisteravond haalt hij met moeite nog 27 graden, ingaand en uitgaande. Eerder zat er altijd 6 graden tussen in en uit. Vandaag de wp uitgezet, water filter gereinigd, die was schoon en na een uur de wp weer aangezet. Wat me wel opviel is dat de koperen leidingen in de wp allemaal waren voorzien van veel ijs. De wp weer aangezet maar helaas het zelfde probleem. Verbruik is net boven de 2kw. Vanuit de app diagnose gedaan, geen storingen. Waterdruk 1.8bar. Ik had de laatste 2 weken dat hij soms enorm stond te stampen. Maar verbruik was normaal en hij haaldende gewenste temperatuur. Silent mode is uit. Het is hier nu 10 graden maar een uur geleden ging hij een defrost doen. Normaal gaat dit met veel toerental van de fans maar deze keer niet. Op zich vreemd want boven de 5 graden doet hij bijna nooit een defrost. Ik had gehoopt dat na de defrost het euvel over zou zijn maar helaas. Iemand een idee?
[/quote]
Ik vond het ook al serieus klinken na het lezen van je eerste bericht vandaag. Hopelijk valt het binnen de garantie.
Succes er mee in ieder geval en houd ons op de hoogte.

Acties:
  • 0 Henk 'm!

  • BernieW
  • Registratie: Februari 2017
  • Laatst online: 20:53
pure100100 schreef op maandag 19 februari 2024 @ 16:57:
Update:

LG heeft een service call gemaakt want of de lg lekt gas of de compressor is kapot. De lg maakt een sissend geluid… ben erg benieuwd wat het euvel is…


quote]pure100100 schreef op maandag 19 februari 2024 @ 13:25:
Hallo allemaal

Mijn lg 16kw 3fase draait de laatste tijd continu op 30 graden uitgaand op water. Dit werkt prima, het huis is lekker warm. Sinds gisteravond haalt hij met moeite nog 27 graden, ingaand en uitgaande. Eerder zat er altijd 6 graden tussen in en uit. Vandaag de wp uitgezet, water filter gereinigd, die was schoon en na een uur de wp weer aangezet. Wat me wel opviel is dat de koperen leidingen in de wp allemaal waren voorzien van veel ijs. De wp weer aangezet maar helaas het zelfde probleem. Verbruik is net boven de 2kw. Vanuit de app diagnose gedaan, geen storingen. Waterdruk 1.8bar. Ik had de laatste 2 weken dat hij soms enorm stond te stampen. Maar verbruik was normaal en hij haaldende gewenste temperatuur. Silent mode is uit. Het is hier nu 10 graden maar een uur geleden ging hij een defrost doen. Normaal gaat dit met veel toerental van de fans maar deze keer niet. Op zich vreemd want boven de 5 graden doet hij bijna nooit een defrost. Ik had gehoopt dat na de defrost het euvel over zou zijn maar helaas. Iemand een idee?
[/quote]
Klinkt serieus, ik hoop voor je dat ze snel komen en het ook direct kunnen oplossen.
Wel goed te horen dat ie de laatste tijd lekker liep, dat na al je geworstel vorige winter en afgelopen najaar. Wat was uiteindelijk het probleem?

Acties:
  • 0 Henk 'm!

  • pure100100
  • Registratie: Augustus 2008
  • Laatst online: 09-09 19:07
Buffervat was een enorme verbetering. Toen een lichtere circulatiepomp. Er zat een industrie grundfos pomp op die veel te hard pompte. En de thermostaat op 40 zetten, zette ik hem lager dan bleef ie max 32 graden water geven. Een softwarebug leek het maar wellicht heeft het te maken met het opgetreden defect. Wordt vervolgt

Acties:
  • 0 Henk 'm!

  • SalexSun
  • Registratie: December 2017
  • Laatst online: 21:57
pure100100 schreef op maandag 19 februari 2024 @ 16:57:
Update:

LG heeft een service call gemaakt want of de lg lekt gas of de compressor is kapot. De lg maakt een sissend geluid… ben erg benieuwd wat het euvel is…


quote]pure100100 schreef op maandag 19 februari 2024 @ 13:25:
Hallo allemaal

Mijn lg 16kw 3fase draait de laatste tijd continu op 30 graden uitgaand op water. Dit werkt prima, het huis is lekker warm. Sinds gisteravond haalt hij met moeite nog 27 graden, ingaand en uitgaande. Eerder zat er altijd 6 graden tussen in en uit. Vandaag de wp uitgezet, water filter gereinigd, die was schoon en na een uur de wp weer aangezet. Wat me wel opviel is dat de koperen leidingen in de wp allemaal waren voorzien van veel ijs. De wp weer aangezet maar helaas het zelfde probleem. Verbruik is net boven de 2kw. Vanuit de app diagnose gedaan, geen storingen. Waterdruk 1.8bar. Ik had de laatste 2 weken dat hij soms enorm stond te stampen. Maar verbruik was normaal en hij haaldende gewenste temperatuur. Silent mode is uit. Het is hier nu 10 graden maar een uur geleden ging hij een defrost doen. Normaal gaat dit met veel toerental van de fans maar deze keer niet. Op zich vreemd want boven de 5 graden doet hij bijna nooit een defrost. Ik had gehoopt dat na de defrost het euvel over zou zijn maar helaas. Iemand een idee?
[/quote]
For future reference, hoe heb je LG zo ver gekregen? Direct contact of installateur ofzo?

LG monobloc s 5kW U44, 3kWp zuid, Model 3 SR+


Acties:
  • +1 Henk 'm!

  • pure100100
  • Registratie: Augustus 2008
  • Laatst online: 09-09 19:07
Via de installateur. Hij is officieel LG dealer warmtepompen en airco's.

Acties:
  • +1 Henk 'm!

  • BernieW
  • Registratie: Februari 2017
  • Laatst online: 20:53
jvanderkroon schreef op maandag 19 februari 2024 @ 16:08:
Ik zit nog eens in de databoeken te kijken en het valt mij op dat de COP daar een stuk hoger is dan ik haal.

COP is volgens de spec 5.87 bij 10°C buiten temperatuur en 30°C aanvoer en een flow van 15.81LPM

Nu is mijn flow meestal 7.8 LPM om nog iets van een delta te behalen. Momenteel is de delta 2.9K bij een aanvoer van 29.3 °C

De WP staat dan in stille modus op 10Hz.
Het is buiten nu 10.3°C en de actuele COP is 4.7 en dag COP 4.15. Volgens het databoek zou de COP een heel punt hoger moeten zijn bij een dubbele flow.

Ik vraag mij af wat slim is? Toch op een flow van 15LPM gaan sturen ok al wordt de delta dan veel kleiner en zal de cop dan (wellicht) gelijk blijen.

Qua afgifte heb ik alleen een woonkamer van 45m2 met 5 groepen. Zou het helpen om meer afgifte te realiseren met een FCU of wand / plafond verwarming?
Deze COP uit de datasheet zal vast bij een veel hoger afgegeven thermisch vermogen zijn dan de kleine 1.6 kW die je nu je verwarming in pompt.

De reden dat je COP lager is is niet zo moeilijk. Het opgenomen elektrisch vermogen van je WP is een optelsom van bv je compressor, inverter, regel elektronika, waterpomp, .... Maar het opgenomen vermogen van de regel elektronika en de waterpomp zijn vrij constant waardes die niet mee veranderen met de hoeveelheid warmte die je nodig hebt. Het rendement van je inverter zal op een lage modulatie frequentie ook nog eens lager zijn. En als je, zoals nu, minder warmte in huis nodig hebt telt het opgenomen vermogen van deze componenten relatief harder mee (in negatieve zin) in je totate rendement (COP).

Met meer afgifte (zelfde T aanvoer), hogere flow en/of dT zal je COP ook toenemen, je compressor zal immers optoeren en de (vaste) verliezen van de inverter, andere elektronica en waterpomp nemen af tov het totale opgenomen vermogen.

Acties:
  • 0 Henk 'm!

  • Jojan265
  • Registratie: Februari 2022
  • Laatst online: 23:27
jvanderkroon schreef op maandag 19 februari 2024 @ 16:08:
Ik zit nog eens in de databoeken te kijken en het valt mij op dat de COP daar een stuk hoger is dan ik haal.

COP is volgens de spec 5.87 bij 10°C buiten temperatuur en 30°C aanvoer en een flow van 15.81LPM

Nu is mijn flow meestal 7.8 LPM om nog iets van een delta te behalen. Momenteel is de delta 2.9K bij een aanvoer van 29.3 °C

De WP staat dan in stille modus op 10Hz.
Het is buiten nu 10.3°C en de actuele COP is 4.7 en dag COP 4.15. Volgens het databoek zou de COP een heel punt hoger moeten zijn bij een dubbele flow.

Ik vraag mij af wat slim is? Toch op een flow van 15LPM gaan sturen ok al wordt de delta dan veel kleiner en zal de cop dan (wellicht) gelijk blijen.

Qua afgifte heb ik alleen een woonkamer van 45m2 met 5 groepen. Zou het helpen om meer afgifte te realiseren met een FCU of wand / plafond verwarming?
De grote vraag is hoe je jouw COP meet. Als dit met de sensoren van LG is, dan kan er een grote afwijking mogelijk zijn. Ik meet de warmte met een Kamstrup en de Elektrische energie met een HomeWizzard en kom aardig in de buurt van de databoek gegevens.

LG-HM071MR-U44 / SWW Hewalex PCWU 3.0 / PV SMA + Jinko 14 kWp / Kia e-Niro


Acties:
  • 0 Henk 'm!

  • SalexSun
  • Registratie: December 2017
  • Laatst online: 21:57
Jojan265 schreef op maandag 19 februari 2024 @ 20:14:
[...]

De grote vraag is hoe je jouw COP meet. Als dit met de sensoren van LG is, dan kan er een grote afwijking mogelijk zijn. Ik meet de warmte met een Kamstrup en de Elektrische energie met een HomeWizzard en kom aardig in de buurt van de databoek gegevens.
Ben wel benieuwd of je dat (ook) op stille modes haalt

LG monobloc s 5kW U44, 3kWp zuid, Model 3 SR+


Acties:
  • +1 Henk 'm!

  • Jojan265
  • Registratie: Februari 2022
  • Laatst online: 23:27
butterkeks schreef op maandag 19 februari 2024 @ 12:08:
[...]

Ik denk dat het sowieso beter is om je eigen temperatuurlijn te maken en niet via "AI" te regelen, omdat het LG regelsysteem de buitentemperatuur 1:1 doorgeeft, zonder rekening te houden met de traagheid van het gebouw! Dat is absolute onzin.

Om constante temperaturen in huis te hebben, neem ik 30% huidige buitentemperatuur + 70% gemiddelde van de laatste 8 uur.

Dit geeft me ook een vloeiende curve; het LG regelsysteem houdt helemaal niet van snelle temperatuurveranderingen.
Ik maak ook een eigen stooklijn, door niet alleen de buitentemperatuur te nemen, maar ook de gevoelstemperatuur. Die telt bij mij voor 1/3 mee. Ik merkte namelijk dat bij een koude wind, de binnentemperatuur teveel achter bleef. Nu ca. 2 maanden hierop geregeld te hebben, kan ik zeggen dat het aardig goed werkt.

Om te voorkomen dat je met een heel klein temperatuurverschil al een wijziging hebt voor de aanvoertemperatuur, heb ik het nu zo geregeld dat het afronden naar de dichtbij zijnde hele temperaturen gebeurd op -x.3..+x.3 graden. Tussen x.31 .. x.69 graden gebeurd er dus niets.

LG-HM071MR-U44 / SWW Hewalex PCWU 3.0 / PV SMA + Jinko 14 kWp / Kia e-Niro


Acties:
  • 0 Henk 'm!

  • jvanderkroon
  • Registratie: Juni 2006
  • Laatst online: 22:18
Jojan265 schreef op maandag 19 februari 2024 @ 20:14:
[...]

De grote vraag is hoe je jouw COP meet. Als dit met de sensoren van LG is, dan kan er een grote afwijking mogelijk zijn. Ik meet de warmte met een Kamstrup en de Elektrische energie met een HomeWizzard en kom aardig in de buurt van de databoek gegevens.
Interne temp en flow sensor in combinatie met een Eastron SDM120 (MID). Daar zal zeker een afwijking in zitten. Al klinkt het verhaal van @BernieW wel heel logisch dat op zulke lage elektrisch vermogens zaken als een pomp en compressor in verhouding veel verbruiken terwijl er maar weinig thermisch afgegeven kan worden wat de COP lager maakt.

Vraag is wel of afgifte toevoegen financieel aantrekkelijk kan worden uitgevoerd. Kan wel een radiator in de gang hangen maar dan verwarm ik vooral de boven verdiepingen die nu niet verwarmd worden. Dan heb ik misschien een betere cop maar wel een hogere elektra rekening.

LG-HM051MR-U44 | Daalderop DUO 50l | 1500 WP Zuid | gasloos '23


Acties:
  • 0 Henk 'm!

  • montebaldo55
  • Registratie: December 2020
  • Laatst online: 27-02 00:45
Niet meer relevant

[ Voor 92% gewijzigd door montebaldo55 op 19-02-2024 23:38 . Reden: geen relevantie meer ]


Acties:
  • +1 Henk 'm!

  • Jojan265
  • Registratie: Februari 2022
  • Laatst online: 23:27
SalexSun schreef op maandag 19 februari 2024 @ 20:21:
[...]


Ben wel benieuwd of je dat (ook) op stille modes haalt
Dat haal ik op Stille modus. Ik merk wel dat de COP een stuk hoger ligt als ik boven de 10 Hz kom.

Afbeeldingslocatie: https://tweakers.net/i/46CebN6k-iQJLgwcttsf6eoJ2Os=/800x/filters:strip_exif()/f/image/qTgSuYewtXXs0saIgk6vfhp1.png?f=fotoalbum_large

LG-HM071MR-U44 / SWW Hewalex PCWU 3.0 / PV SMA + Jinko 14 kWp / Kia e-Niro


Acties:
  • 0 Henk 'm!

  • PeteSplit
  • Registratie: Oktober 2023
  • Laatst online: 23:32

PeteSplit

HN091MR.NK5 HU051MR.U44

tebogo schreef op zondag 18 februari 2024 @ 20:40:
[...]
Vreemd dat ik de oil-returns niet heb. Verschil tussen Monobloc en Split?
Lage water aanvoer temperatuur voor 20 graden in de woonkamer (door te grote WP) . :?

Afbeeldingslocatie: https://tweakers.net/i/7NbB1gTT0w9ePdK2SLftEemCbd4=/x800/filters:strip_exif()/f/image/C6SfOUeSz2twj9cLdBCqGc0C.png?f=fotoalbum_large

[ Voor 3% gewijzigd door PeteSplit op 20-02-2024 13:43 ]

LG AWHP / ESPhome / GoodWe 4K-DT (5kWp) / Homewizard / Home Assistant


Acties:
  • 0 Henk 'm!

  • Dagobertus
  • Registratie: Februari 2024
  • Laatst online: 20-04-2024
Nieuw op dit forum met bijdragen, maar al lang mee lezen in onder andere dit topic.

Sinds 2 maanden bezitter van een LG Therma V 14 kW in een nieuwbouw woning. Nog flink aan het worstelen met het apparaat en helaas een installateur, die als zo velen traag of amper klaar staan voor ondersteuning of het echt gebruiksklaar afleveren..

Vorige week hadden we een abrupt verlies van druk, installatie zelf bijgevuld, prima. Na een herstart (was een CH14 melding) loopt de machine weer prima, maar is om onverklaarbare reden het rendementsmenu verdwenen, waar je dus de grove COP kan zien, staat normaal als tweede tab naast Energie, zie foto.

Iemand enig idee hoe dit weer actief wordt. Firmware versie is 3.06.7a en het menu was er hier voor wel…

Alvast bedankt!!

Afbeeldingslocatie: https://tweakers.net/i/EoYogOTjCQiemhQpSfrBWZ4JYXM=/x800/filters:strip_icc():strip_exif()/f/image/AjOgv2JN2kN2mxbCDSLgYDGj.jpg?f=fotoalbum_large

Acties:
  • +1 Henk 'm!

  • pure100100
  • Registratie: Augustus 2008
  • Laatst online: 09-09 19:07
In het installateursmenu kan je energie aan en uit zetten. Die moet je aanzetten. Om in dit menu te komen druk je in het menu op de pijltjes tot je instellingen ziet. Dan hou je pijltje omhoog ingedrukt tot je de pincode in kan voeren. Dat is in jouw geval 3067. Dan moet er ergens iets staan met energie. Die staat nu uit. Die aanzetten lost het op

[ Voor 3% gewijzigd door pure100100 op 20-02-2024 18:32 ]


Acties:
  • 0 Henk 'm!

  • SalexSun
  • Registratie: December 2017
  • Laatst online: 21:57
Dagobertus schreef op dinsdag 20 februari 2024 @ 18:26:
Nieuw op dit forum met bijdragen, maar al lang mee lezen in onder andere dit topic.

Sinds 2 maanden bezitter van een LG Therma V 14 kW in een nieuwbouw woning. Nog flink aan het worstelen met het apparaat en helaas een installateur, die als zo velen traag of amper klaar staan voor ondersteuning of het echt gebruiksklaar afleveren..

Vorige week hadden we een abrupt verlies van druk, installatie zelf bijgevuld, prima. Na een herstart (was een CH14 melding) loopt de machine weer prima, maar is om onverklaarbare reden het rendementsmenu verdwenen, waar je dus de grove COP kan zien, staat normaal als tweede tab naast Energie, zie foto.

Iemand enig idee hoe dit weer actief wordt. Firmware versie is 3.06.7a en het menu was er hier voor wel…

Alvast bedankt!!

[Afbeelding]
In vergelijkbare situaties meen ik dat het bij andere tweakers met een power cycle was opgelost

LG monobloc s 5kW U44, 3kWp zuid, Model 3 SR+


Acties:
  • 0 Henk 'm!

  • Dagobertus
  • Registratie: Februari 2024
  • Laatst online: 20-04-2024
Ik ben voor denk ik ruim 95% al bekend met alle opties uit het installatie menu, ik denk dan dus ook dat je “Energiebewaking” bedoeld. Die kwam ik ook eerder al tegen op het forum en deze zorgt inderdaad dat je de optie “energie” in je menu krijgt.

Maar mij probleem is dat ín dit energiemenu het tabblad “rendement/opbrengst” verdwenen is.

Een volledige herstart helpt ook niet, in eerste instantie lijkt de herstart om de CH14 melding weg te krijgen het juist veroorzaakt te hebben.

Op het moment dat je onder connectiviteit > meterinterface> modbus adres e.a. instelt komt het tabblad weer, maar toont niets en geeft de melding dat er geen informatie door komt. Nu begrijp ik ook dat modbus is voor als je wat externe meetapparatuur aan sluit, maar wellicht relevant dit te vermelden…

[ Voor 40% gewijzigd door Dagobertus op 20-02-2024 19:19 ]


Acties:
  • 0 Henk 'm!

  • SalexSun
  • Registratie: December 2017
  • Laatst online: 21:57
@Dagobertus

Mss vergezocht, maar wat ik nog kan bedenken is de voeding 10min+ uit te schakelen voordat je hem weer inschakelt (meen ik hier eerder gelezen te hebben)

[ Voor 5% gewijzigd door SalexSun op 20-02-2024 19:28 ]

LG monobloc s 5kW U44, 3kWp zuid, Model 3 SR+


Acties:
  • 0 Henk 'm!

  • Dagobertus
  • Registratie: Februari 2024
  • Laatst online: 20-04-2024
Helaas heeft lange tijd de spanning er af ook niet geholpen…

Acties:
  • 0 Henk 'm!

  • pure100100
  • Registratie: Augustus 2008
  • Laatst online: 09-09 19:07
Aanzetten in het menu al geprobeerd?


quote]Dagobertus schreef op dinsdag 20 februari 2024 @ 20:45:
Helaas heeft lange tijd de spanning er af ook niet geholpen…
[/quote]

Acties:
  • 0 Henk 'm!

  • Dagobertus
  • Registratie: Februari 2024
  • Laatst online: 20-04-2024
[quote]pure100100 schreef op dinsdag 20 februari 2024 @ 20:46:
Aanzetten in het menu al geprobeerd?


Yes, aan, weer uit, weer aan, maakt geen verschil

Afbeeldingslocatie: https://tweakers.net/i/eUeFnCIq4CkXg9x4XgrocQRljLw=/x800/filters:strip_icc():strip_exif()/f/image/VjiudwVVyScfrjqP19aNzhbH.jpg?f=fotoalbum_large

Acties:
  • 0 Henk 'm!

  • PeteSplit
  • Registratie: Oktober 2023
  • Laatst online: 23:32

PeteSplit

HN091MR.NK5 HU051MR.U44

Afbeeldingslocatie: https://tweakers.net/i/PzydCR-QHTNx6azmcxRb8XPMrmo=/800x/filters:strip_icc():strip_exif()/f/image/wef8qD0YINHuncsdzt2D3a3X.jpg?f=fotoalbum_large

Je mist het scherm warmteafgifte? Je hebt al veel geprobeerd.
Heb je iets gedaan aan de WP voor de storing. Misschien is het een losse kabeltje?

LG AWHP / ESPhome / GoodWe 4K-DT (5kWp) / Homewizard / Home Assistant


Acties:
  • 0 Henk 'm!

  • Dagobertus
  • Registratie: Februari 2024
  • Laatst online: 20-04-2024
Exact, dit scherm mis ik. Nee niets gedaan, ik raak de binnenzijde in principe niet aan. Enkel dus dat hij zijn druk kwijt was, bijgevuld, maar ging niet vanzelf uit de CH14 storing en toen opnieuw aan gezet. Sindsdien is menu foetsie.

Acties:
  • 0 Henk 'm!

  • Dagobertus
  • Registratie: Februari 2024
  • Laatst online: 20-04-2024
Overigens heet het menu bij mij niet “warmte afgifte”, maar “tepelny vykon”, Slowaaks voor warmte afgifte. Lijkt/leek mij gewoon een bug/vertaalfout in de software en zoek daar eigenlijk niets achter. Rest is immers gewoon alles Nederlands. Ondanks dat het Slowaaks was, werkte het voorheen wel gewoon. Afbeeldingslocatie: https://tweakers.net/i/aURLlw4fbGYjMu35RHbSodeGU-A=/x800/filters:strip_icc():strip_exif()/f/image/gbL40tf7KjBPZOaHm6nVnt4r.jpg?f=fotoalbum_large

Acties:
  • 0 Henk 'm!

  • PeteSplit
  • Registratie: Oktober 2023
  • Laatst online: 23:32

PeteSplit

HN091MR.NK5 HU051MR.U44

Dagobertus schreef op dinsdag 20 februari 2024 @ 21:51:
Overigens heet het menu bij mij niet “warmte afgifte”, maar “tepelny vykon”, Slowaaks voor warmte afgifte. Lijkt/leek mij gewoon een bug/vertaalfout in de software en zoek daar eigenlijk niets achter. Rest is immers gewoon alles Nederlands. Ondanks dat het Slowaaks was, werkte het voorheen wel gewoon. [Afbeelding]
In het gebruikers menu, staat bij Gebruiker onderaan een reboot functie voor de afstandsbediening.
Misschien een idee om dit te doen en is het menu dan terug en de slovaak weg.

LG AWHP / ESPhome / GoodWe 4K-DT (5kWp) / Homewizard / Home Assistant


Acties:
  • 0 Henk 'm!

  • pure100100
  • Registratie: Augustus 2008
  • Laatst online: 09-09 19:07
Hoe krijg je service onder garantie op deze wp ?

Acties:
  • 0 Henk 'm!

  • PeteSplit
  • Registratie: Oktober 2023
  • Laatst online: 23:32

PeteSplit

HN091MR.NK5 HU051MR.U44

Normaal gaat garantie via de verkoper/installateur, als dit niet gaat, via de leverancier/importeur en als laatste via LG Benelux in Amstelveen (fabrikant).

LG AWHP / ESPhome / GoodWe 4K-DT (5kWp) / Homewizard / Home Assistant


Acties:
  • 0 Henk 'm!

  • Dagobertus
  • Registratie: Februari 2024
  • Laatst online: 20-04-2024
Blijft na system reboot ook “tepelny vykon” en geen tabblad met de warmte afgifte…

Heb het al bij de installateur gemeld, maar nog geen reactie. Is installateur die meer installaties (dit is echter de eerste warmtepomp voor ons, verder alles nog gas) plaatst, zijn actief in vastgoed. Ga er dus wel van uit dat ze er wat aan zullen doen, maar begreep dat dit de eerste LG is die ze plaatsten (normaal Mitsubishi Ecodan), dus of ze het zelf gaan kunnen vinden is dan de vraag.

En ik los graag zelf dingen op, dus dan kom je hier uit in de hoop dat iemand je kan helpen. Kwam het zelfde verhaal wel ergens via de zoekfunctie , maar dat draadje hield abrupt op. Was wel zelfde probleem naar mijn idee.

Acties:
  • 0 Henk 'm!

  • pure100100
  • Registratie: Augustus 2008
  • Laatst online: 09-09 19:07
LG geeft alleen garantie op toestellen welke via LG Nederland geregistreerd zijn en door een Nederlandse distri zijn uitgeleverd hebben ze me verteld. Ze houden serienummers bij, weten precies of een toestel nl is of overig. Dat is wel iets om rekening mee te houden. Als je installateur moet terugvallen op garantie komt hij bedrogen uit...


quote]


PeteSplit schreef op dinsdag 20 februari 2024 @ 22:03:

Normaal gaat garantie via de verkoper/installateur, als dit niet gaat, via de leverancier/importeur en als laatste via LG Benelux in Amstelveen (fabrikant).
[/quote]

Acties:
  • 0 Henk 'm!

  • PeteSplit
  • Registratie: Oktober 2023
  • Laatst online: 23:32

PeteSplit

HN091MR.NK5 HU051MR.U44

Dagobertus schreef op dinsdag 20 februari 2024 @ 22:04:
Blijft na system reboot ook “tepelny vykon” en geen tabblad met de warmte afgifte…

Heb het al bij de installateur gemeld, maar nog geen reactie. Is installateur die meer installaties (dit is echter de eerste warmtepomp voor ons, verder alles nog gas) plaatst, zijn actief in vastgoed. Ga er dus wel van uit dat ze er wat aan zullen doen, maar begreep dat dit de eerste LG is die ze plaatsten (normaal Mitsubishi Ecodan), dus of ze het zelf gaan kunnen vinden is dan de vraag.

En ik los graag zelf dingen op, dus dan kom je hier uit in de hoop dat iemand je kan helpen. Kwam het zelfde verhaal wel ergens via de zoekfunctie , maar dat draadje hield abrupt op. Was wel zelfde probleem naar mijn idee.
De warmteafgifte is alleen bij nieuwere modellen, (Split, Monobloc S, R290)
Er moet namelijk een extra sensor inzitten en dat is alleen in die modellen.
Je bent daarom de vraag wel eerder tegengekomen.

Een reset is vaak de oplossing, door er de stroom helemaal af te halen, maar dat heb je al gedaan.

LG AWHP / ESPhome / GoodWe 4K-DT (5kWp) / Homewizard / Home Assistant


Acties:
  • 0 Henk 'm!

  • Dagobertus
  • Registratie: Februari 2024
  • Laatst online: 20-04-2024
Ter info; omdat dit voor onze installateur de eerste LG WP was is er iemand van LG geweest voor de inbedrijfstelling. Was alles in orde.

Acties:
  • 0 Henk 'm!

  • PeteSplit
  • Registratie: Oktober 2023
  • Laatst online: 23:32

PeteSplit

HN091MR.NK5 HU051MR.U44

pure100100 schreef op dinsdag 20 februari 2024 @ 22:08:
LG geeft alleen garantie op toestellen welke via LG Nederland geregistreerd zijn en door een Nederlandse distri zijn uitgeleverd hebben ze me verteld. Ze houden serienummers bij, weten precies of een toestel nl is of overig. Dat is wel iets om rekening mee te houden. Als je installateur moet terugvallen op garantie komt hij bedrogen uit...
Ik weet niet wat ik zou doen, maar normaal zou je in Europa garantie moeten krijgen van minimaal twee jaar en als lokale organisaties dit niet geven, dan is de fabrikant degene die dit verplicht is. Maar die zit die in Korea, en heeft toch ook een kantoor (distributie centrum) in Nederland (en Engeland) voor de Europese markt.

LG AWHP / ESPhome / GoodWe 4K-DT (5kWp) / Homewizard / Home Assistant

Pagina: 1 ... 140 ... 182 Laatste