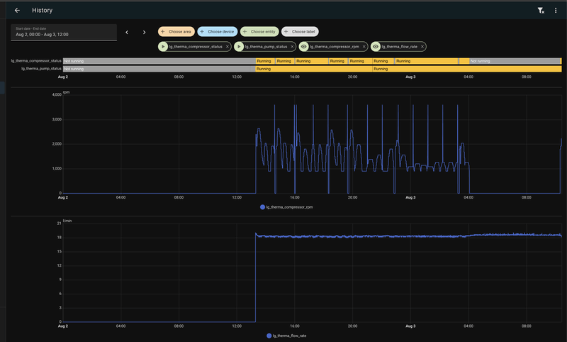
Ik heb na mijn buffervat van 50 liter nog een circulatiepomp zitten die het water vanuit de buffer naar de radiatoren stuurt. En het is volgens mij niet mogelijk om een variabele flow te hebben in combinatie met AI modus toch? Ik heb niet echt last van stromen door de buizen omdat de circulatiepomp volgens mij redelijk aardig staat ingesteld. Alleen als hij aanspringt hoor ik kort het starten van stromen maar na een paar seconde hoor je niks meer. Het ligt denk ik eraan dat hij even harder werkt om het water op gang te brengen.PeteSplit schreef op donderdag 9 oktober 2025 @ 14:58:
[...]
Ik heb dus niets aangepast en heb leidingen van 22 en 15 mm (vloerverwarming 16x2 buizen).
Bij een warmtepomp wordt altijd gezegd, omdat de temperatuur laag is, de volumestroom omhoog moet, voor een hoge warmte afgifte. Ik heb dit geprobeerd, maar gemerkt dat de warmte afgifte laag bleef en er veel lawaai was, van geruis in de leidingen.
Je kunt dan de afgifte verbeteren door de flow te verlagen, totdat je het stromen niet meer hoort.
Ik heb nu ingesteld 15 L/M (0,9 m3/u) en dat gaat bij mij heel goed (5.5 kW).
Ik had vorige maand de installateur op bezoek, deze had een vuistregel dat de flow 3x het vermogen moest zijn. Bij 9 kW is dit dan 27 L/M
De flow kun je instellen (en nog enkele andere parameters) op de rmc (remote control)
Als je alleen radiatoren hebt, kun je de warmtepomp ook de flow laten regelen, door een variabele flow in te stellen (ik heb een vaste flow vanwege de buffer en de verdeler).
Opstelling is een M5Stack Atomic RS485 welke via ESPhome met HomeAssistant praat.Kip schreef op donderdag 9 oktober 2025 @ 10:03:
[...]
hoe ziet je opstelling eruit en wat pas je precies aan?
Gebruik je nog de controller van LG of heb je een andere thermostaat?
Stuur je de warmtepomp aan via Modbus? Zo ja, pas je dan de stooklijn aan, of direct de doel water temp?
In HomeAssistant heb ik een helper voor het setpoint van de thermostaat.
Daarnaast een helper voor de offset welke door DAO wordt ingesteld op een - of + getal
Met een automation doe ik de offset bij het setpoint en stel dat in op de thermostaat.
De thermostaat is een virtuele thermostaat in HomeAssistant
Momenteel is het setpoint 19,8 en de offset is 0,4 dat zorgt voor een thermostaat die op 20,2 graden staat.
Via DAO kan je ook je water temperatuur aanpassen alleen lijkt mij dat niet heel praktisch aangezien dat alleen in hele graden kan.
LG-HM051MR-U44 | Daalderop DUO 50l | 1500 WP Zuid | gasloos '23
Dan is de flow niet zo belangrijk (is alleen voor primaire circuit , tussen buffer en warmtepomp) en kun je de warmtepomp instellen op vaste stroomsnelheid.Floris039 schreef op donderdag 9 oktober 2025 @ 15:15:
[...]
Ik heb na mijn buffervat van 50 liter nog een circulatiepomp zitten die het water vanuit de buffer naar de radiatoren stuurt. En het is volgens mij niet mogelijk om een variabele flow te hebben in combinatie met AI modus toch? Ik heb niet echt last van stromen door de buizen omdat de circulatiepomp volgens mij redelijk aardig staat ingesteld. Alleen als hij aanspringt hoor ik kort het starten van stromen maar na een paar seconde hoor je niks meer. Het ligt denk ik eraan dat hij even harder werkt om het water op gang te brengen.
Bij het CV (secundaire) circuit moet je proberen de pomp op dezelfde snelheid te zetten, zodat je zo weinig mogelijk verlies hebt (het water dat de warmtepomp warm maakt, moet zo goed mogelijk allemaal naar de radiatoren toe) 28 L/M is ongeveer 1,7 m3/u als je deze pomp kunt instellen ?
LG (AWHP) / ESPhome (ESP32) / GoodWe 4K-DT (5kWp) / Homewizard (1 PiB) / Home Assistant (NUC)
Begrijp ik goed dat de WP om door de opstart door te komen 35 gr water moet maken, m.a.w. is dit een vaste instelling in de WP.PeteSplit schreef op donderdag 9 oktober 2025 @ 14:34:
[...]
Je bedoelt het schommelen ? Ik ben er niet achter waarom dit is. De warmtepomp moduleert terug en het lijkt er op, dat dit net iets te ver is en dat de wp dat weer corrigeert.
Ik heb de gas combiketel vervangen door de warmtepomp en verder weinig veranderd. Ik heb vloerverwarming beneden met een nieuwe regelbare verdeler en 7 kleine radiatoren (T22+handdoekradiator) boven. Ik heb een klein parallel buffervat.
Als de warmtepomp niet door de opstart heen gaat (en afslaat op hysterese) dan kun je de temperatuur verhogen. Ik heb de hysterese op -2/+4 (+4 is maximaal) en de temperatuur op 29 graden (invoer). Als ik de temperatuur verlaag, gaat mijn warmtepomp ook niet door de opstart heen.
Je ziet in de grafiek dat de warmtepomp onder de 35 graden blijft. Ingesteld is 29 graden +4 hysterese is 33 graden. De warmtepomp loopt +2 graden uit, dit is dan 29+4+2=35 graden.
Als ik verlaag naar 27 graden dan wordt dit 33 graden en de warmtepomp slaat dus af, omdat deze tijdens de opstart geen 34 graden kan maken.
Als jij verhoogt tot 27 dan zal jou warmtepomp ook wel door de opstart heen gaan.
Er wordt geadviseerd om maximaal 3 starts per uur te laten maken, maar dit is bij de nieuwste compressoren wat minder noodzakelijk, omdat de kwaliteit beter is geworden.
Nu is het meer de vraag, is het verbruik met de korte pieken hoger, dan als de wp rustig kan blijven draaien.
Ik heb van de week ook gereageerd omdat de WP (naar ik nu begrijp) niet door de opstart kwam. Ik heb dezelfde instellingen -2/+4 staan. Ik ben vanmiddag naar 30 graden gegaan en hij komt erdoor heen. Dit lukte bij 28 gr niet.
Ik weet het niet, maar ik denk dat er EEN temperatuur is, als grens van de warmtepomp EN het afgiftecircuit.Leonp schreef op donderdag 9 oktober 2025 @ 15:31:
[...]
Begrijp ik goed dat de WP om door de opstart door te komen 35 gr water moet maken, m.a.w. is dit een vaste instelling in de WP.
Ik heb van de week ook gereageerd omdat de WP (naar ik nu begrijp) niet door de opstart kwam. Ik heb dezelfde instellingen -2/+4 staan. Ik ben vanmiddag naar 30 graden gegaan en hij komt erdoor heen. Dit lukte bij 28 gr niet.
Deze grens is dan de temperatuur waarbij de warmtepomp stopt, of door blijft lopen.
Mijn installateur zette de warmtepomp na installatie op 35 graden en de warmtepomp deed het !!!
Dat is leuk, maar je wilt eigenlijk een zo laag mogelijke temperatuur, waarbij het comfort hoog is en de kosten laag... en daar moet je toch even naar zoeken, omdat het overal anders is
edit
Bij een LG warmtepomp kun je ook het temperatuur bereik instellen, waarbinnen de warmtepomp werken mag. Dit bereik altijd ruim instellen (inclusief hysterese), zodat de wp niet plotseling stopt.
In RMC bij - waterverwarming temp. inst.
[ Voor 11% gewijzigd door PeteSplit op 09-10-2025 16:47 ]
LG (AWHP) / ESPhome (ESP32) / GoodWe 4K-DT (5kWp) / Homewizard (1 PiB) / Home Assistant (NUC)
Dat zou ik even moeten kijken. Het is een DAB Evosta, ik kan hem in 3 modussen zetten en dan weer 3 snelheden. Dus zou even moeten kijken welke snelheid ongeveer overeenkomt met 1,7 m3/u .PeteSplit schreef op donderdag 9 oktober 2025 @ 15:25:
[...]
Dan is de flow niet zo belangrijk (is alleen voor primaire circuit , tussen buffer en warmtepomp) en kun je de warmtepomp instellen op vaste stroomsnelheid.
Bij het CV (secundaire) circuit moet je proberen de pomp op dezelfde snelheid te zetten, zodat je zo weinig mogelijk verlies hebt (het water dat de warmtepomp warm maakt, moet zo goed mogelijk allemaal naar de radiatoren toe) 28 L/M is ongeveer 1,7 m3/u als je deze pomp kunt instellen ?
De modus is vaak variabele of constante druk. Bij radiatoren met thermostaat knoppen wordt dan vaak de variabele druk gebruikt (de pomp past zich aan) en bij vloerverwarming de constante druk.Floris039 schreef op donderdag 9 oktober 2025 @ 15:53:
[...]
Dat zou ik even moeten kijken. Het is een DAB Evosta, ik kan hem in 3 modussen zetten en dan weer 3 snelheden. Dus zou even moeten kijken welke snelheid ongeveer overeenkomt met 1,7 m3/u .
De snelheid stand ligt aan het type pomp (vaak uitgedrukt in meter opvoer hoogte).
Als de pomp overeenkomt met de installatie dan is stand 2 meestal goed.
LG (AWHP) / ESPhome (ESP32) / GoodWe 4K-DT (5kWp) / Homewizard (1 PiB) / Home Assistant (NUC)
In dat geval staat hij goed. Ik heb hem op snelheid 2 staan met variabele druk want ik heb radiatoren waarvan 5 vd 7 een thermostaatkraan hebben.PeteSplit schreef op donderdag 9 oktober 2025 @ 15:58:
[...]
De modus is vaak variabele of constante druk. Bij radiatoren met thermostaat knoppen wordt dan vaak de variabele druk gebruikt (de pomp past zich aan) en bij vloerverwarming de constante druk.
De snelheid stand ligt aan het type pomp (vaak uitgedrukt in meter opvoer hoogte).
Als de pomp overeenkomt met de installatie dan is stand 2 meestal goed.
Heel wat anders: mag ik diegenen met een IWT vragen welke instellingen ze gebruiken voor de legionella-runs?
En de andere instellingen voor het bijschakelen van het elektrisch element?
Ik heb het met een 9 kW, 200L, nu als volgt:
In installateursinstellingen: ->
-> configuratie -> Verwarming SWW -> vertragingstijd voor elektrisch verwarmen: 60 [standaard 30, blz120];
-> sanitair warm water -> (blz155)
-> Tankontsmetting inst. 1: gebruik / Vrijdag / 1 (01:00);
-> Tankontsmetting inst. 2: max temp 60 [standaard 70] / duur 10 / eindtijd 1;
-> tankinstelling 1.: min temp 8 / compressor limiet: 58;
-> tankinstelling 2: Hysterese 3 / verwarming voorrang: DHW;
-> DHW tijdsinstelling ->:
-> actieve tijd: 90 [standaard op 30];
-> stoptijd: 90 [standaard op 30;
Een legionella-run begint nu elke nacht van donderdag op vrijdag, om 1:00u.
- Interne driewegklep schakelt voor DHW, pomp gaat lopen
- Elektrisch element van 3kW schakelt gelijk in;
- Compressor / buitenunit gaat aan tot een temperatuur van 58*C op uitgaand water;
- Compressor / buitenunit gaat uit, pomp blijft draaien;
- Elektrisch element zorgt voor verder verwarming van DHW tot 60* en blijft dan nog 10min aan;
- Het elektrisch element schakelt af;
/f/image/Ogku7MZipJZdjoQWfIsi5OCM.png?f=fotoalbum_large)
Eigenlijk hoeft het elektrisch element toch alleen in te schakelen vanaf het moment dat de compressor het niet meer redt?
Ik ben heel benieuwd of hier nog wat te besparen valt. Bij mij schakelt het elektrisch element ook altijd in bij een defrost, maar daar is voor zover ik weet niks aan te doen.
En de andere instellingen voor het bijschakelen van het elektrisch element?
Ik heb het met een 9 kW, 200L, nu als volgt:
In installateursinstellingen: ->
-> configuratie -> Verwarming SWW -> vertragingstijd voor elektrisch verwarmen: 60 [standaard 30, blz120];
-> sanitair warm water -> (blz155)
-> Tankontsmetting inst. 1: gebruik / Vrijdag / 1 (01:00);
-> Tankontsmetting inst. 2: max temp 60 [standaard 70] / duur 10 / eindtijd 1;
-> tankinstelling 1.: min temp 8 / compressor limiet: 58;
-> tankinstelling 2: Hysterese 3 / verwarming voorrang: DHW;
-> DHW tijdsinstelling ->:
-> actieve tijd: 90 [standaard op 30];
-> stoptijd: 90 [standaard op 30;
Een legionella-run begint nu elke nacht van donderdag op vrijdag, om 1:00u.
- Interne driewegklep schakelt voor DHW, pomp gaat lopen
- Elektrisch element van 3kW schakelt gelijk in;
- Compressor / buitenunit gaat aan tot een temperatuur van 58*C op uitgaand water;
- Compressor / buitenunit gaat uit, pomp blijft draaien;
- Elektrisch element zorgt voor verder verwarming van DHW tot 60* en blijft dan nog 10min aan;
- Het elektrisch element schakelt af;
/f/image/Ogku7MZipJZdjoQWfIsi5OCM.png?f=fotoalbum_large)
Eigenlijk hoeft het elektrisch element toch alleen in te schakelen vanaf het moment dat de compressor het niet meer redt?
Ik ben heel benieuwd of hier nog wat te besparen valt. Bij mij schakelt het elektrisch element ook altijd in bij een defrost, maar daar is voor zover ik weet niks aan te doen.
Ik heb alleen een antwoord op je laatste vraag.JansenSE schreef op vrijdag 10 oktober 2025 @ 09:10:
Eigenlijk hoeft het elektrisch element toch alleen in te schakelen vanaf het moment dat de compressor het niet meer redt?
Ik ben heel benieuwd of hier nog wat te besparen valt. Bij mij schakelt het elektrisch element ook altijd in bij een defrost, maar daar is voor zover ik weet niks aan te doen.
Er is een regeling voor de BUH backup heater / Heater on temperature, waarbij je de buiten temperatuur kunt instellen waarop de 'kachel' zou moeten gaan werken (standaard is -5). Bij mij zit daar wel wat afwijking in.
:no_upscale():strip_icc():strip_exif()/f/image/6fD9jyAi1yK95BPiqdQyiNw1.jpg?f=user_large)
LG (AWHP) / ESPhome (ESP32) / GoodWe 4K-DT (5kWp) / Homewizard (1 PiB) / Home Assistant (NUC)
Blz137? (bijna weer een klein breinaneurysma door het lezen van de "vertaling" van de handleidingPeteSplit schreef op vrijdag 10 oktober 2025 @ 10:08:
[...]
Ik heb alleen een antwoord op je laatste vraag.
Er is een regeling voor de BUH backup heater / Heater on temperature, waarbij je de buiten temperatuur kunt instellen waarop de 'kachel' zou moeten gaan werken (standaard is -5). Bij mij zit daar wel wat afwijking in.![]()
[Afbeelding]
Ja, die instelling staat bij mij al op -5*. Dat is toch de temperatuur wanneer de elektrische heater altijd bijspringt tijdens het normale gebruik? Ik zie in het gebruik althans niet dat er tijdens een DHW of legionella-run naar deze waarde wodt gekeken.
Ik vind het heeeel verwarrend. Vooral door de slechte handleiding:
/f/image/kaqZHeAHsNTs0iWroIt5Q8bC.png?f=fotoalbum_large)
Wat doet nu de "geforceerde eindtijd"? Is dat de maximale duur van de complete legionella run? Voor het geval de ingestelde temperatuur uberhaupt niet gehaald wordt?
Daarom ben ik vooral benieuwd naar de instellingen van andere IWT-gebruikers en hun ervaringen van het gedrag.
En nog even de relevante pagina's voor de temperatuur- en tijdsinstellingen voor het verwarmen van DHW
:strip_exif()/f/image/FVoW8TJ2IwV0SoCCKAMUe1oI.png?f=user_large)
/f/image/dVkkBOMR39ri5sTVoESC6NGy.png?f=fotoalbum_large)
:strip_exif()/f/image/FVoW8TJ2IwV0SoCCKAMUe1oI.png?f=user_large)
/f/image/dVkkBOMR39ri5sTVoESC6NGy.png?f=fotoalbum_large)
:strip_exif()/f/image/GYebYeGQwpEQ9Z7Zf86iyiIA.png?f=user_large)
[ Voor 12% gewijzigd door JansenSE op 10-10-2025 12:15 ]
Ik ga nu de 4de winter in met de 7kw.
Maar laatste dagen wilt de WP niet meer aangaan op de auto stand waar ik al vanaf dag 1 mee werk. Laatste 24-48u ligt de in/-uitvoer op 19C/19C.
Huidige settings:
Buiten temp: 14
silent mode: aan
in-/uitvoer: 19C/19C
stooklijn:
-8 40C
16 25C
verwarming temp instelling: uitvoer
hysteresis aanvoer: -4
hysteresis uitvoer: +4
ik verwacht dat met deze instellingen de WP allang had moeten lopen. Of mis ik iets?
Zodra ik de auto stand omzet naar warmte 25C. Slaat de WP bijna direct aan. Zet ik het terug naar auto slaat de WP bijna direct weer uit.
Maar laatste dagen wilt de WP niet meer aangaan op de auto stand waar ik al vanaf dag 1 mee werk. Laatste 24-48u ligt de in/-uitvoer op 19C/19C.
Huidige settings:
Buiten temp: 14
silent mode: aan
in-/uitvoer: 19C/19C
stooklijn:
-8 40C
16 25C
verwarming temp instelling: uitvoer
hysteresis aanvoer: -4
hysteresis uitvoer: +4
ik verwacht dat met deze instellingen de WP allang had moeten lopen. Of mis ik iets?
Zodra ik de auto stand omzet naar warmte 25C. Slaat de WP bijna direct aan. Zet ik het terug naar auto slaat de WP bijna direct weer uit.
[ Voor 13% gewijzigd door Jirure1984 op 13-10-2025 12:20 ]
@Jirure1984 ik loop vandaag precies tegen hetzelfde probleem aan.
Vannacht om 3:00 uur was er warmtevraag maar zie alleen 2 keer per uur dat de pomp even aan gaat en dan weer stopt.
buiten temperatuur 14 graden
temp water 20,1
stooklijn 26 graden
hysterese -2 +4
De AI stooklijn begint op 15 graden met 26 graden water.
Heb later nog geplust op AI richting de 30 graden maar hij start niet. Nu naar warmte omgezet hoop dat hij zo gaat lopen.
Vannacht om 3:00 uur was er warmtevraag maar zie alleen 2 keer per uur dat de pomp even aan gaat en dan weer stopt.
buiten temperatuur 14 graden
temp water 20,1
stooklijn 26 graden
hysterese -2 +4
De AI stooklijn begint op 15 graden met 26 graden water.
Heb later nog geplust op AI richting de 30 graden maar hij start niet. Nu naar warmte omgezet hoop dat hij zo gaat lopen.
LG-HM051MR-U44 | Daalderop DUO 50l | 1500 WP Zuid | gasloos '23
Ik had hier ook last van. Vorig stookseizoen gevraagd om hulp. Niemand die precies weet wat er nou aan de hand was. Wat bij mij gewerkt heeft is in ieder geval de hogere buitentemperatuur nog iets verhogen. Dus bijv op 18 graden zetten. En dan de watertemperatuur iets lager bij die temperatuur. Dan sloeg de warmtepomp bij mij wel aan. Mogelijk dat dat bij jullie ook werkt. Nu op dit moment doe ik het helemaal anders en heb ik een stooklijn in modbus ingesteld en die werkt wel gewoon zoals zou moeten...jvanderkroon schreef op maandag 13 oktober 2025 @ 12:29:
@Jirure1984 ik loop vandaag precies tegen hetzelfde probleem aan.
Vannacht om 3:00 uur was er warmtevraag maar zie alleen 2 keer per uur dat de pomp even aan gaat en dan weer stopt.
buiten temperatuur 14 graden
temp water 20,1
stooklijn 26 graden
hysterese -2 +4
De AI stooklijn begint op 15 graden met 26 graden water.
Heb later nog geplust op AI richting de 30 graden maar hij start niet. Nu naar warmte omgezet hoop dat hij zo gaat lopen.
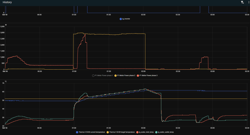
Heb inmiddels de specsheet van het SWW-vat opgezocht en inderdaad, dit is voorgestelde manier. Ik heb inmiddels de modbus loggin voor elkaar. De temperatuur sensor zit wel heel erg laag. Dus als de douche aangaat in huis zakt de temperatuur direct weg onder de hysterese en springt de WP aan:Kip schreef op dinsdag 30 september 2025 @ 16:19:
[...]
Hoe de SWW vat is aangesloten is gebruikelijk.
/f/image/ogG7iuTZjhRc2Njjj2icsPP4.png?f=fotoalbum_large)
De temperatuur bovenin het SWW vat beweegt amper en blijft op 60gr staan.
De warmtepomp (R290) schiet dan ook naar vol vermogen. Hoewel de DHW op 48gr staat ingsteld en de compressor limiet op 50gr ingesteld is loopt hij 75gr water te maken wat de SWW boiler ingaat. Ik heb de SWW booster (4500watt) nu dusdanig ingesteld dat hij naar 10 minuten al bijspringt want dat is (momenteel) goedkoper dan de WP vol laten draaien. Deze run, 5m douche in de ochtend, kostte 7kWh in totaal).
/f/image/4XiDPU11ax9XnznZ2eteUdk0.png?f=fotoalbum_large)
Die 3-weg klep positie op de retour zorgt dus ook voor dit geintje. Ik heb na een SWW-run een korte periode heet water in de leidingen (inclusief de vloer). Goed te zien op een radiator in de hal waar op de radiatorknop is vastgeroest:
/f/image/p28ccmVgEa8f2p5GbbxA4VYJ.png?f=fotoalbum_large)
Piek van 50.8gr. De stooklijn staat op 35gr...
Tot slot heb ik helaas nog een probleem gevonden. M'n waterdruk zakt steeds weg. Ik zie een hoop water onder de WP, dus (hopelijk) zit het lek daar. Maar ik vrees dat 1 van m'n vloer circuits lek is, ik ga van de 8 groepen 1 voor 1 uitschakelen kijken of ik het probleem kan isoleren.
spelen met de stooklijn heeft niet geholpen. Nu van AUTO stand gehaald. Dan slaat de WP meteen aan. Komende dagen blijft het redelijk zacht weer. hopelijk gaat het beter als he volgende week wat koeler wordt.Floris039 schreef op maandag 13 oktober 2025 @ 12:35:
[...]
Ik had hier ook last van. Vorig stookseizoen gevraagd om hulp. Niemand die precies weet wat er nou aan de hand was. Wat bij mij gewerkt heeft is in ieder geval de hogere buitentemperatuur nog iets verhogen. Dus bijv op 18 graden zetten. En dan de watertemperatuur iets lager bij die temperatuur. Dan sloeg de warmtepomp bij mij wel aan. Mogelijk dat dat bij jullie ook werkt. Nu op dit moment doe ik het helemaal anders en heb ik een stooklijn in modbus ingesteld en die werkt wel gewoon zoals zou moeten...
Ik kan twee dingen bedenken die invloed zouden kunnen hebben:Jirure1984 schreef op maandag 13 oktober 2025 @ 12:19:
Ik ga nu de 4de winter in met de 7kw.
Maar laatste dagen wilt de WP niet meer aangaan op de auto stand waar ik al vanaf dag 1 mee werk. Laatste 24-48u ligt de in/-uitvoer op 19C/19C.
Huidige settings:
Buiten temp: 14
silent mode: aan
in-/uitvoer: 19C/19C
stooklijn:
-8 40C
16 25C
verwarming temp instelling: uitvoer
hysteresis aanvoer: -4
hysteresis uitvoer: +4
ik verwacht dat met deze instellingen de WP allang had moeten lopen. Of mis ik iets?
Zodra ik de auto stand omzet naar warmte 25C. Slaat de WP bijna direct aan. Zet ik het terug naar auto slaat de WP bijna direct weer uit.
- Waterverwarming temp. inst. deze begint standaard bij 15 graden en zou dus voldoende moeten zijn.
Je kunt proberen deze toch iets te verlagen naar 12 graden
- Stooklijn, heb je deze zomer ook de koeling gebruikt en deze ook als stooklijn ingesteld ?
De verwarming en koeling stooklijn kunnen elkaar in de weg zitten en de WP zal er altijd 5 graden tussen
houden, de verwarming stooklijn zou dus opgeschoven kunnen zijn.
Ik zou alle instellingen in de RMC eens controleren, kan zijn dat ze (door een storing) veranderd zijn.
LG (AWHP) / ESPhome (ESP32) / GoodWe 4K-DT (5kWp) / Homewizard (1 PiB) / Home Assistant (NUC)
Dit zou kunnen betekenen dat je leidingen van en naar de boiler te dun zijn of dat de spiraal te weinig warmteoverdracht heeft. Kun je ook aflezen hoeveel flow er door de leidingen gaat ten tijde van een SWW run? Als de warmteoverdracht te laag is, gaat de warmtepomp een veel te grote delta T genereren en wordt het water dus veel te warm richting de boiler. Aangezien je de specsheet van het SWW-vat al hebt, zou je kunnen kijken wat de specs zijn van de spriaal.Luckeh schreef op maandag 13 oktober 2025 @ 15:00:
[...]
Heb inmiddels de specsheet van het SWW-vat opgezocht en inderdaad, dit is voorgestelde manier. Ik heb inmiddels de modbus loggin voor elkaar. De temperatuur sensor zit wel heel erg laag. Dus als de douche aangaat in huis zakt de temperatuur direct weg onder de hysterese en springt de WP aan:
[Afbeelding]
De temperatuur bovenin het SWW vat beweegt amper en blijft op 60gr staan.
De warmtepomp (R290) schiet dan ook naar vol vermogen. Hoewel de DHW op 48gr staat ingsteld en de compressor limiet op 50gr ingesteld is loopt hij 75gr water te maken wat de SWW boiler ingaat.
LG-HM071MR-U44 / SWW Hewalex PCWU 3.0 / PV SMA + Jinko 14 kWp / Kia e-Niro
De flowrate topt op 40l/min. De leiding inaar de boiler zijn 35mm.Jojan265 schreef op maandag 13 oktober 2025 @ 17:38:
[...]
Dit zou kunnen betekenen dat je leidingen van en naar de boiler te dun zijn of dat de spiraal te weinig warmteoverdracht heeft. Kun je ook aflezen hoeveel flow er door de leidingen gaat ten tijde van een SWW run? Als de warmteoverdracht te laag is, gaat de warmtepomp een veel te grote delta T genereren en wordt het water dus veel te warm richting de boiler. Aangezien je de specsheet van het SWW-vat al hebt, zou je kunnen kijken wat de specs zijn van de spriaal.
Type is ss m'n 300l tank van het merk Reflex (Reflex SF 300/b op de sticker. Ik kan enkel de AF300/B vinden maar die zien er vrijwel identiek uit. Er is 1.28m2 hitte overdracht oppervlakte in de watertank.
Flowrate tabelletje. Bij de SWW run is hij "stabiel", anders stuitert hij heen en weer.
/f/image/OTUL0ubKUQRjtIJODXFydagS.png?f=fotoalbum_large)
Tja, de warmteoverdracht in de boiler is dus veel te laag. Dat je warmtepomp ingesteld is op 50 °C doet er niet toe (dat is de temperatuur in de boiler waar hij naar toe wil). Deze boiler is gewoon niet geschikt voor jouw warmtepomp. Dat de flow stuitert als er geen SWW gemaakt wordt heeft met de instellingen te maken. Ik heb hem zo ingesteld dat er per uur maar 2 x 2 minuten gekeken wordt of de temperatuur dusdanig is dat de warmtepomp aan zou moeten gaan. Scheelt heel veel sluipverbruik.Luckeh schreef op maandag 13 oktober 2025 @ 23:42:
[...]
De flowrate topt op 40l/min. De leiding inaar de boiler zijn 35mm.
Type is ss m'n 300l tank van het merk Reflex (Reflex SF 300/b op de sticker. Ik kan enkel de AF300/B vinden maar die zien er vrijwel identiek uit. Er is 1.28m2 hitte overdracht oppervlakte in de watertank.
Flowrate tabelletje. Bij de SWW run is hij "stabiel", anders stuitert hij heen en weer.
[Afbeelding]
LG-HM071MR-U44 / SWW Hewalex PCWU 3.0 / PV SMA + Jinko 14 kWp / Kia e-Niro
Dit was ook het eerste keer at het gestuiter mij opviel. Ik heb de helft van de woning nog maar in gebruik nu (en ook nog maar voor de helft qua verwarming aangesloten). Dus dat probleem wordt waarshijnlijk al wat beter.Jojan265 schreef op dinsdag 14 oktober 2025 @ 07:02:
[...]
Tja, de warmteoverdracht in de boiler is dus veel te laag. Dat je warmtepomp ingesteld is op 50 °C doet er niet toe (dat is de temperatuur in de boiler waar hij naar toe wil). Deze boiler is gewoon niet geschikt voor jouw warmtepomp. Dat de flow stuitert als er geen SWW gemaakt wordt heeft met de instellingen te maken. Ik heb hem zo ingesteld dat er per uur maar 2 x 2 minuten gekeken wordt of de temperatuur dusdanig is dat de warmtepomp aan zou moeten gaan. Scheelt heel veel sluipverbruik.
Maar ai, wat zou dan wel een goede boilervat geweest zijn? Ik zit met name even te zoeken waarop ik zou moeten kunnen aantonen dat dit vat niet juist is (standaard formule?). De warmteoverdracht van 1.28m2 zag ik in de specsheet staan. Mijn punt wordt natuurlijk dat ik moet aantonen dat hij een verkeerd vat heeft geleverd waardoor de installatie niet juist werkt.
Je zou de specs van deze eens kunnen bekijken. Een boilervat van DeJong uit NL
LG HM071 MR U44 ~ 14x260WP Black ~ SMA 3000TL ~ 8.1 kWp Solaredge ~ 3x Multiplus 5000VA ~ 32 kWh EVE MB31 ~ JK BMS
Vanmorgen toch maar weer de WP op auto gezet. in-/uitvoer stond op 20C met een buitentemp van 12C. Nadat de pomp ging lopen sloeg de WP weer correct aan.Jirure1984 schreef op maandag 13 oktober 2025 @ 16:26:
[...]
spelen met de stooklijn heeft niet geholpen. Nu van AUTO stand gehaald. Dan slaat de WP meteen aan. Komende dagen blijft het redelijk zacht weer. hopelijk gaat het beter als he volgende week wat koeler wordt.
Deze heeft een spiraaloppervlakte van 2.9m2. Dus praktisch 2x zoveel als m'n huidige SWW vat.Smartmailer schreef op dinsdag 14 oktober 2025 @ 09:44:
Je zou de specs van deze eens kunnen bekijken. Een boilervat van DeJong uit NL
Ik heb nog even verder lopen zoeken en Deze Nexus 300l XXL 32mm warmtewisselaar heeft een 4.5m2 oppervlakte (en iets meer als de helft goedkoper tov DeJong).
Maar als installateur, welk handvat/regels had je moeten nemen om tot een juiste selectie van het SWW-vat te komen?
Als je naar de specs kijkt van de Jong boiler, zie je dat bij een spiraal van 2.9 m² je bij 50 °C nog maar een warmteoverdracht hebt van 13.1 kW bij 2.28 m³/h. Zelfs die is dus nog te klein voor jouw 16 kW machine. De Nexus met 4.5 m² spiraal is dan dus de betere oplossing.Luckeh schreef op dinsdag 14 oktober 2025 @ 10:49:
[...]
Deze heeft een spiraaloppervlakte van 2.9m2. Dus praktisch 2x zoveel als m'n huidige SWW vat.
Ik heb nog even verder lopen zoeken en Deze Nexus 300l XXL 32mm warmtewisselaar heeft een 4.5m2 oppervlakte (en iets meer als de helft goedkoper tov DeJong).
Maar als installateur, welk handvat/regels had je moeten nemen om tot een juiste selectie van het SWW-vat te komen?
Maar als je bij 1 douchebeurt van 5 min al 7 kWh electrisch vermogen kwijt bent, is er meer aan de hand. Als ik uit ga van een hele grote stortdouche met 20 L/m zou dit ongeveer 15 L/m warmwater mogen zijn. In 5 minuten dus ongeveer 75 L. De delta in temperatuur is ongeveer 25 °C in jouw grafiek en zou dus 2.18 kWh thermische energie mogen kosten. Waar blijft al die geproduceerde warmte dan? Het moet haast wel een sauna bij jou in huis zijn (ondanks de grootte van het huis is dit echt niet normaal). Wij douchen elke dag met 3 mensen en gebruiken in onze 300 L boilervat ongeveer 6,5 kWh thermische energie (is incl. warmteverlies over de dag) en zijn daarvoor ca. 2 kWh electrische energie nodig.
LG-HM071MR-U44 / SWW Hewalex PCWU 3.0 / PV SMA + Jinko 14 kWp / Kia e-Niro
Luckeh schreef op maandag 13 oktober 2025 @ 15:00:
[...]
Heb inmiddels de specsheet van het SWW-vat opgezocht en inderdaad, dit is voorgestelde manier. Ik heb inmiddels de modbus loggin voor elkaar. De temperatuur sensor zit wel heel erg laag. Dus als de douche aangaat in huis zakt de temperatuur direct weg onder de hysterese en springt de WP aan:
[Afbeelding]
De temperatuur bovenin het SWW vat beweegt amper en blijft op 60gr staan.
De warmtepomp (R290) schiet dan ook naar vol vermogen. Hoewel de DHW op 48gr staat ingsteld en de compressor limiet op 50gr ingesteld is loopt hij 75gr water te maken wat de SWW boiler ingaat. Ik heb de SWW booster (4500watt) nu dusdanig ingesteld dat hij naar 10 minuten al bijspringt want dat is (momenteel) goedkoper dan de WP vol laten draaien. Deze run, 5m douche in de ochtend, kostte 7kWh in totaal).
[Afbeelding]
Die 3-weg klep positie op de retour zorgt dus ook voor dit geintje. Ik heb na een SWW-run een korte periode heet water in de leidingen (inclusief de vloer). Goed te zien op een radiator in de hal waar op de radiatorknop is vastgeroest:
[Afbeelding].
Piek van 50.8gr. De stooklijn staat op 35gr...
Tot slot heb ik helaas nog een probleem gevonden. M'n waterdruk zakt steeds weg. Ik zie een hoop water onder de WP, dus (hopelijk) zit het lek daar. Maar ik vrees dat 1 van m'n vloer circuits lek is, ik ga van de 8 groepen 1 voor 1 uitschakelen kijken of ik het probleem kan isoleren.
waterdruk?? weg kan zijn dat je expansievat defect of te klein is druk gaat dan weg door overdrukklep in de wp vandaar water onder de wp!....in je tekening staat helemaal geen expansievat dat is echt wel nodig!
je installateur zou toch langs komen en alles controleren(is dat dan gebeurd??)
[ Voor 5% gewijzigd door kazemo op 14-10-2025 17:36 ]
Je slaat de spijker op z'n kop hoor. Ik heb een lijstje met zaken die niet goed werken. Maar ook een installateur die helaas nog niet thuis geeft. Wat mij ook (helaas) de tijd geeft om eea goed uit te zoeken. Want daar heb ik de afgelopen maanden geen tijd voor gehad (en vanwege een surplus aan zonne-energie viel het eerder ook niet op). Heb vorige week een 2e installateur benaderd voor een 2nd opinion en die komt zeer binnenkort langs om te kijken. En met zijn vindingen ga ik een wat formeler proces volgen naar m'n installateur.kazemo schreef op dinsdag 14 oktober 2025 @ 16:59:
[...]
je hebt de 3wegklep nog steeds in de retour er is meermaals gezegd (ook door anderen) dat dit verkeerd is,maarja je veranderd het niet?...dat zorgt voor veel onnodig warmteverlies in de vvw en radiatoren
waterdruk?? weg kan zijn dat je expansievat defect of te klein is druk gaat dan weg door overdrukklep in de wp vandaar water onder de wp!....in je tekening staat helemaal geen expansievat dat is echt wel nodig!
je installateur zou toch langs komen en alles controleren(is dat dan gebeurd??)
Er zit overigens een (nieuw) expansievat op de retour van de vloerverwarming, is geplaatst bij de installatie begin dit jaar. Plaatje even geupdate hieronder want die ontbrak. Er zit geen expansievat op het circuit van de radiatoren, maar die komen na het expansievat bij elkaar dus dat zal wel goedkomen?
/f/image/yplEl0mGiF0OPnOTKMWD64WJ.png?f=fotoalbum_large)
Er is inderdaad een plasje water onder de WP.
InderdaadPeteSplit schreef op donderdag 9 oktober 2025 @ 15:36:
[...]
Ik weet het niet, maar ik denk dat er EEN temperatuur is, als grens van de warmtepomp EN het afgiftecircuit.
Deze grens is dan de temperatuur waarbij de warmtepomp stopt, of door blijft lopen.
Mijn installateur zette de warmtepomp na installatie op 35 graden en de warmtepomp deed het !!!
Dat is leuk, maar je wilt eigenlijk een zo laag mogelijke temperatuur, waarbij het comfort hoog is en de kosten laag... en daar moet je toch even naar zoeken, omdat het overal anders is
edit
Bij een LG warmtepomp kun je ook het temperatuur bereik instellen, waarbinnen de warmtepomp werken mag. Dit bereik altijd ruim instellen (inclusief hysterese), zodat de wp niet plotseling stopt.
In RMC bij - waterverwarming temp. inst.

Ik weet niet wat bij mij nu de temperatuur is die de warmtepomp tijdens de opstart bereikt, maar dat zal afhankelijk van de stooklijn maximaal 26-30 graden zijn. Tot nu toe red ik de opstartpiek prima, hysterese staat wel redelijk groot en warmtepomp mag alleen in een bepaald tijdvak tussen de middag aan (maximaal verbruik eigen panelen) en dus heeft de vloer weer wat tijd om af te koelen.
Het is niet in de vloer lek. Dan zakte het meteen vrij hard weg. Kan overal lekken, maar als er water bij de wp ligt lekt hij daar.Luckeh schreef op maandag 13 oktober 2025 @ 15:00:
[...]
Heb inmiddels de specsheet van het SWW-vat opgezocht en inderdaad, dit is voorgestelde manier. Ik heb inmiddels de modbus loggin voor elkaar. De temperatuur sensor zit wel heel erg laag. Dus als de douche aangaat in huis zakt de temperatuur direct weg onder de hysterese en springt de WP aan:
[Afbeelding]
De temperatuur bovenin het SWW vat beweegt amper en blijft op 60gr staan.
De warmtepomp (R290) schiet dan ook naar vol vermogen. Hoewel de DHW op 48gr staat ingsteld en de compressor limiet op 50gr ingesteld is loopt hij 75gr water te maken wat de SWW boiler ingaat. Ik heb de SWW booster (4500watt) nu dusdanig ingesteld dat hij naar 10 minuten al bijspringt want dat is (momenteel) goedkoper dan de WP vol laten draaien. Deze run, 5m douche in de ochtend, kostte 7kWh in totaal).
[Afbeelding]
Die 3-weg klep positie op de retour zorgt dus ook voor dit geintje. Ik heb na een SWW-run een korte periode heet water in de leidingen (inclusief de vloer). Goed te zien op een radiator in de hal waar op de radiatorknop is vastgeroest:
[Afbeelding].
Piek van 50.8gr. De stooklijn staat op 35gr...
Tot slot heb ik helaas nog een probleem gevonden. M'n waterdruk zakt steeds weg. Ik zie een hoop water onder de WP, dus (hopelijk) zit het lek daar. Maar ik vrees dat 1 van m'n vloer circuits lek is, ik ga van de 8 groepen 1 voor 1 uitschakelen kijken of ik het probleem kan isoleren.
Als ik je verhaal zo lees ben ik nog niet overtuigd dat je echt het probleem gevonden hebt, hoe zit het met al het verlies als je niet in de sww run zit?
Wat betreft de spiraal oppervlakte. Ik weet niet hoor... Maar 2.3m2 lijkt me prima. Werkt hier als een tit voor mijn 300l vat. Ik vraag me af hoe warm het water retour uit die spiraal komt. Wat is de echte delta T op die spiraal?
Als je een makkelijkere bypass in je systeem hebt, dan is je warmte afgifte op de spiraal inderdaad ruk, want dan loopt daar te weinig water.
Wb. De hoogte van je sensor.. Ik heb hier juist een hoge sensor. Ik zou willen dat ie laag zat, dan kon ik mijn rust temperatuur sww water lager houden, e.g. 50 graden c. Als ik dan ga douchen weet ik dat de wp meteen bijspringt voor als de volgende nog wil. Veel efficiënter!!
Eerlijk gezegd denk ik dat je klep misschien wel gewoon halverwege blijft staan. Dat zou praktisch alles verklaren. Ook waarom de pomp zo pendelt tijdens verwarmen want je krijgt dan extra warmte uit je sww, afhankelijk van de stroomsnelheid.
Een driewegklep in de retour is ongebruikelijk, maar moet volgens mij ook werken MITS de driewegklep geschikt is voor stroming de andere kant op. Ik vergelijk het altijd met een autolampje schakelen op de massadraad; dat werkt ook (bijvoorbeeld het plafondlampje).Luckeh schreef op dinsdag 14 oktober 2025 @ 22:03:
[...]
Je slaat de spijker op z'n kop hoor. Ik heb een lijstje met zaken die niet goed werken. Maar ook een installateur die helaas nog niet thuis geeft. Wat mij ook (helaas) de tijd geeft om eea goed uit te zoeken. Want daar heb ik de afgelopen maanden geen tijd voor gehad (en vanwege een surplus aan zonne-energie viel het eerder ook niet op). Heb vorige week een 2e installateur benaderd voor een 2nd opinion en die komt zeer binnenkort langs om te kijken. En met zijn vindingen ga ik een wat formeler proces volgen naar m'n installa' .....
Wat je zelf nog zou kunnen testen is het volgende. Als je het verwarmen op de RMC uitschakelt en de externe circulatiepomp uitzet dan kan de cv geen warmte meer wegwerken. Als de SWW voorziening dan ineens veel beter werkt, dan werkt de driewegklep niet goed OF zit er een fout in het leidingwerk. V.w.b. het laatste: ik zie geen gekke dingen op de foto's.
PV 17.345Wp, WP LG Therma V HM123MR.U34
Ik ga begin volgend jaar een 7kw lg therma v monobloc-s installeren, deze: https://aircoplazazwolle....071mr-u44-230v-aanbieding
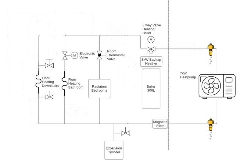
Dit is het schema:
:strip_exif()/f/image/qGQsS9M5ZewcbiEQL7K0btI5.jpg?f=fotoalbum_large)
De boiler wordt een PAWT300-L met 3kW element van SST Heating Energy:
https://www.alibaba.com/x/1l9uYY8
/f/image/CkYggpocv7qMbYvVpLmYTLuT.png?f=fotoalbum_large)
Het buffervat wordt een PWT-100L eveneens van SST Heating Energy:
https://www.alibaba.com/x/1l9uYZe
/f/image/lbmnNxanMIduuv3YYA3S5aV8.png?f=fotoalbum_large)
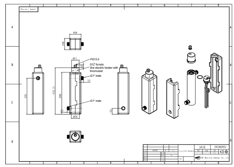
Het backup element van 3kw komt ook van SST Heating Energy:
https://www.alibaba.com/x/1l9uYZK
/f/image/CLKi9pWl6tFRZ80vkduo9QkR.png?f=fotoalbum_large)
Verder komt er een dingtian esp32 relay board (https://a.aliexpress.com/_EHa6de4) met Tasmota en Honeywell round aan/uit thermostaten voor de aansturing en modbus communicatie van de warmtepomp en de zones in huis.
Dingtian IO:
:strip_exif()/f/image/jMSczCcVKrhtoNy0O6liaMXc.png?f=user_large)
Het huis is een hoekhuis van 122m2 uit 2017 met later aangebrachte WTW ventilatie en heeft volgens de berekening die ik maakte 8kW nodig bij -20 graden celcius.
/f/image/eXmuF3GPlXZYTnNoiyI5fRUE.png?f=fotoalbum_large)
/f/image/EvDMI6h03umntNbEajbf4vnT.png?f=fotoalbum_large)
Iemand nog tips of opmerkingen?
Dit is het schema:
:strip_exif()/f/image/qGQsS9M5ZewcbiEQL7K0btI5.jpg?f=fotoalbum_large)
De boiler wordt een PAWT300-L met 3kW element van SST Heating Energy:
https://www.alibaba.com/x/1l9uYY8
/f/image/CkYggpocv7qMbYvVpLmYTLuT.png?f=fotoalbum_large)
Het buffervat wordt een PWT-100L eveneens van SST Heating Energy:
https://www.alibaba.com/x/1l9uYZe
/f/image/lbmnNxanMIduuv3YYA3S5aV8.png?f=fotoalbum_large)
Het backup element van 3kw komt ook van SST Heating Energy:
https://www.alibaba.com/x/1l9uYZK
/f/image/CLKi9pWl6tFRZ80vkduo9QkR.png?f=fotoalbum_large)
Verder komt er een dingtian esp32 relay board (https://a.aliexpress.com/_EHa6de4) met Tasmota en Honeywell round aan/uit thermostaten voor de aansturing en modbus communicatie van de warmtepomp en de zones in huis.
Dingtian IO:
:strip_exif()/f/image/jMSczCcVKrhtoNy0O6liaMXc.png?f=user_large)
Het huis is een hoekhuis van 122m2 uit 2017 met later aangebrachte WTW ventilatie en heeft volgens de berekening die ik maakte 8kW nodig bij -20 graden celcius.
/f/image/eXmuF3GPlXZYTnNoiyI5fRUE.png?f=fotoalbum_large)
/f/image/EvDMI6h03umntNbEajbf4vnT.png?f=fotoalbum_large)
Iemand nog tips of opmerkingen?
[ Voor 25% gewijzigd door jeroenst op 15-10-2025 23:25 ]
Vervang je een bestaande ketel? Met wat voor temperaturen werk je dan nu? Hoeveel gas verbruik je nu?
Het lijkt er op dat je een vloerverwarmingverdeler met eigen circulatie circuit en thermostaat gaat toepassen. Dat is geen goed idee als je een zo hoog mogelijke COP van de warmtepomp wilt.
Maar goed, er zijn vele factoren die een rol spelen. Zoals @ingmar89 aangeeft zou wat meer achtergrond info goed zijn om er meer over te kunnen zeggen.
Maar goed, er zijn vele factoren die een rol spelen. Zoals @ingmar89 aangeeft zou wat meer achtergrond info goed zijn om er meer over te kunnen zeggen.
@jeroenst waarom uitgaan van -20. Met -10 rekenen kom je op een 5kW model uit. De backup heater is wss niet nodig.
Er wordt veel gezegd dat een te grote warmtepomp niet goed is, maar mi is daar principieel niet zoveel mis mee.
De combinatie van een (te) grote warmtepomp en LG zitten wel wat haken en ogen aan ivm opstartpiek en ruime luchthysterese van 2gr op kamertemperatuur
Er wordt veel gezegd dat een te grote warmtepomp niet goed is, maar mi is daar principieel niet zoveel mis mee.
De combinatie van een (te) grote warmtepomp en LG zitten wel wat haken en ogen aan ivm opstartpiek en ruime luchthysterese van 2gr op kamertemperatuur
LG monobloc s 5kW U44, 3kWp zuid, Model 3 SR+
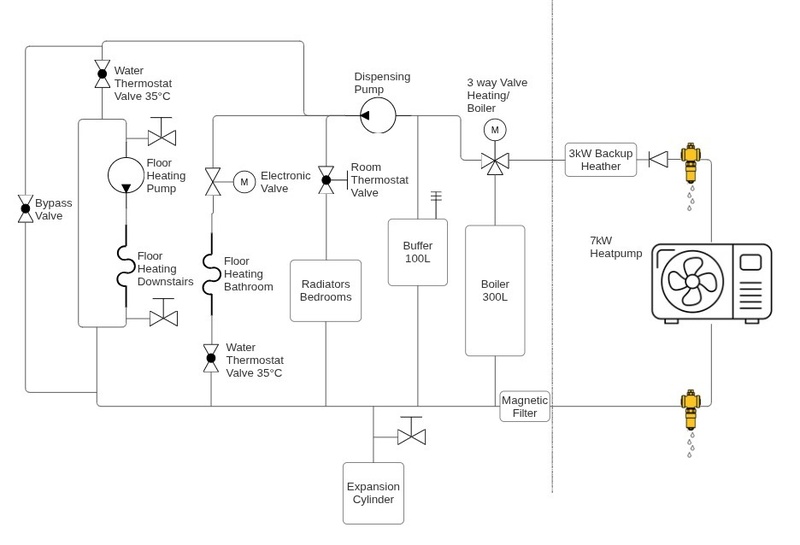
Waarom een buffervat? Vloerverwarming verdeler vervangen naar een gesloten verdeler (zonder pomp)!jeroenst schreef op woensdag 15 oktober 2025 @ 23:06:
Ik ga begin volgend jaar een 7kw lg therma v monobloc-s installeren, deze: https://aircoplazazwolle....071mr-u44-230v-aanbieding
Dit is het schema:
[Afbeelding]
De boiler wordt een PAWT300-L met 3kW element van SST Heating Energy:
https://www.alibaba.com/x/1l9uYY8
[Afbeelding]
Het buffervat wordt een PWT-100L eveneens van SST Heating Energy:
https://www.alibaba.com/x/1l9uYZe
[Afbeelding]
Het backup element van 3kw komt ook van SST Heating Energy:
https://www.alibaba.com/x/1l9uYZK
[Afbeelding]
Verder komt er een dingtian esp32 relay board (https://a.aliexpress.com/_EHa6de4) met Tasmota en Honeywell round aan/uit thermostaten voor de aansturing en modbus communicatie van de warmtepomp en de zones in huis.
Dingtian IO:
[Afbeelding]
Het huis is een hoekhuis van 122m2 uit 2017 met later aangebrachte WTW ventilatie en heeft volgens de berekening die ik maakte 8kW nodig bij -20 graden celcius.
[Afbeelding]
[Afbeelding]
Iemand nog tips of opmerkingen?
Airco? Warmtepomp? Inbedrijfstelling?! DM! | KremersTechSolutions.nl
@jeroenst
Er is een nieuwer model R32-warmtepomp dat het model dat jij op het oog hebt, gaat vervangen. De behuizing hiervan is zwart: de "U40"-variant. Wat mij betreft ziet die er mooier uit. Nadeel is dat ik nog geen ervaringen heb gelezen over het gebruik van dit model.
Voor de U44 variant is er weinig verschil tussen de 5,7 en 9 kW versies. Ze moduleren even ver terug. Voor het geringe prijsverschil van 100 euro zou ik voor de 9 kW gaan.
De 5 kW tot 9kW U44-modellen van LG hebben een probleem bij het koelen, en de opstartpiek vereist wat afstelling om onder controle te krijgen. Ik zou ook overwegen om naar andere warmtepompen te kijken die dit probleem niet hebben, bijvoorbeeld van Vaillant. De LG's zijn wel erg scherp geprijsd.
De webshop die jij op het oog hebt, verkoopt (mogelijk ook) grijze importmodellen. Hierdoor kun jij (of je installateur) geen garantie claimen via LG Nederland. Vraag dit voor de zekerheid even na bij de webshop.
Verder ben ik benieuwd wat de 300L-boiler uiteindelijk kost voordat die bij jou op de stoep staat. Ik zou het waarderen als je dit met me deelt.
Er is een nieuwer model R32-warmtepomp dat het model dat jij op het oog hebt, gaat vervangen. De behuizing hiervan is zwart: de "U40"-variant. Wat mij betreft ziet die er mooier uit. Nadeel is dat ik nog geen ervaringen heb gelezen over het gebruik van dit model.
Voor de U44 variant is er weinig verschil tussen de 5,7 en 9 kW versies. Ze moduleren even ver terug. Voor het geringe prijsverschil van 100 euro zou ik voor de 9 kW gaan.
De 5 kW tot 9kW U44-modellen van LG hebben een probleem bij het koelen, en de opstartpiek vereist wat afstelling om onder controle te krijgen. Ik zou ook overwegen om naar andere warmtepompen te kijken die dit probleem niet hebben, bijvoorbeeld van Vaillant. De LG's zijn wel erg scherp geprijsd.
De webshop die jij op het oog hebt, verkoopt (mogelijk ook) grijze importmodellen. Hierdoor kun jij (of je installateur) geen garantie claimen via LG Nederland. Vraag dit voor de zekerheid even na bij de webshop.
Verder ben ik benieuwd wat de 300L-boiler uiteindelijk kost voordat die bij jou op de stoep staat. Ik zou het waarderen als je dit met me deelt.
Pardon my dutch
Dat zakt inderdaad flink. Met de SWW watertemp en warmwaterhysterese instellingen valt dit misschien wel te managen als je andere issues zijn verholpen.Luckeh schreef op maandag 13 oktober 2025 @ 15:00:
[...]
Heb inmiddels de specsheet van het SWW-vat opgezocht en inderdaad, dit is voorgestelde manier. Ik heb inmiddels de modbus loggin voor elkaar. De temperatuur sensor zit wel heel erg laag. Dus als de douche aangaat in huis zakt de temperatuur direct weg onder de hysterese en springt de WP aan:
[Afbeelding]
De temperatuur bovenin het SWW vat beweegt amper en blijft op 60gr staan.
Dit laat volgens mij ook duidelijk zien dat er water langs de verkeerde kant van je driewegklep gaat. Volgens je diagram zal het buffervat dan ook worden opgewarmd.Luckeh schreef op maandag 13 oktober 2025 @ 15:00:
[...]
Die 3-weg klep positie op de retour zorgt dus ook voor dit geintje. Ik heb na een SWW-run een korte periode heet water in de leidingen (inclusief de vloer). Goed te zien op een radiator in de hal waar op de radiatorknop is vastgeroest:
[Afbeelding].
Piek van 50.8gr. De stooklijn staat op 35gr...
Ik zie ook een extra waterpomp in je diagram. Na de radiatoren en vloerverwarming. Heb je deze al proberen uit te zetten zoals eerder in dit topic voorgesteld? Misschien zorgt dit er voor dat de driewegklep opengaat/lekt.
Mooi dat je een warmtebeeldcamera hebt. Hiermee kan je hopelijk mooi zien waar de leidingen te warm worden tijdens een SWW-run.
Pardon my dutch
Als je het systeem maakt voor lage temperatuur (35 graden) en je de vloerverwarming altijd hebt open staan (geen regeling die de vloerverwarming helemaal kan sluiten), dan kun je het schema erg vereenvoudigen.jeroenst schreef op woensdag 15 oktober 2025 @ 23:06:
Ik ga begin volgend jaar een 7kw lg therma v monobloc-s installeren, deze: https://aircoplazazwolle....071mr-u44-230v-aanbieding
Dit is het schema:
[Afbeelding]
De boiler wordt een PAWT300-L met 3kW element van SST Heating Energy:
Het buffervat wordt een PWT-100L eveneens van SST Heating Energy
Het backup element van 3kw komt ook van SST Heating Energy:
Verder komt er een dingtian esp32 relay board (https://a.aliexpress.com/_EHa6de4) met Tasmota en Honeywell round aan/uit thermostaten voor de aansturing en modbus communicatie van de warmtepomp en de zones in huis.
Het huis is een hoekhuis van 122m2 uit 2017 met later aangebrachte WTW ventilatie en heeft volgens de berekening die ik maakte 8kW nodig bij -20 graden celcius.
Iemand nog tips of opmerkingen?
:no_upscale():strip_icc():strip_exif()/f/image/HY6pkzLolQixGnE8rOZIY1he.jpg?f=user_large)
LG (AWHP) / ESPhome (ESP32) / GoodWe 4K-DT (5kWp) / Homewizard (1 PiB) / Home Assistant (NUC)
De radiator hebben een hogere aanvoertemperatuur nodig dan de vloerverwarming (50 graden minimaal bij lage buiten temperatuur) dus de verdeler blijft dan noodzakelijk helaas.PeteSplit schreef op donderdag 16 oktober 2025 @ 12:56:
[...]
Als je het systeem maakt voor lage temperatuur (35 graden) en je de vloerverwarming altijd hebt open staan (geen regeling die de vloerverwarming helemaal kan sluiten), dan kun je het schema erg vereenvoudigen.
[Afbeelding]
Omdat wij een pelletkachel hebben en we de badkamer vloer van 2 m² graag warm hebben en dat meestal de enige plek is waar we verwarmen met cv, zonder buffer zal het pendelen zeer frequent zijn.luckremers schreef op donderdag 16 oktober 2025 @ 09:57:
[...]
Waarom een buffervat? Vloerverwarming verdeler vervangen naar een gesloten verdeler (zonder pomp)!
De 7kW variant kan op een 20A zekering bij de 9kW zou ik peak control moeten inschakelen als we ooit 3 fase krijgen is de hoofdzekering 25A. En ik denk dat met peak control het vermogen minder is dan zonder.Kip schreef op donderdag 16 oktober 2025 @ 10:23:
@jeroenst
Er is een nieuwer model R32-warmtepomp dat het model dat jij op het oog hebt, gaat vervangen. De behuizing hiervan is zwart: de "U40"-variant. Wat mij betreft ziet die er mooier uit. Nadeel is dat ik nog geen ervaringen heb gelezen over het gebruik van dit model.
Voor de U44 variant is er weinig verschil tussen de 5,7 en 9 kW versies. Ze moduleren even ver terug. Voor het geringe prijsverschil van 100 euro zou ik voor de 9 kW gaan.
De 5 kW tot 9kW U44-modellen van LG hebben een probleem bij het koelen, en de opstartpiek vereist wat afstelling om onder controle te krijgen. Ik zou ook overwegen om naar andere warmtepompen te kijken die dit probleem niet hebben, bijvoorbeeld van Vaillant. De LG's zijn wel erg scherp geprijsd.
De webshop die jij op het oog hebt, verkoopt (mogelijk ook) grijze importmodellen. Hierdoor kun jij (of je installateur) geen garantie claimen via LG Nederland. Vraag dit voor de zekerheid even na bij de webshop.
Verder ben ik benieuwd wat de 300L-boiler uiteindelijk kost voordat die bij jou op de stoep staat. Ik zou het waarderen als je dit met me deelt.
Omdat ik denk dat het nog wel eens kouder dan -10 kan worden.SalexSun schreef op donderdag 16 oktober 2025 @ 08:50:
@jeroenst waarom uitgaan van -20. Met -10 rekenen kom je op een 5kW model uit. De backup heater is wss niet nodig.
Er wordt veel gezegd dat een te grote warmtepomp niet goed is, maar mi is daar principieel niet zoveel mis mee.
De combinatie van een (te) grote warmtepomp en LG zitten wel wat haken en ogen aan ivm opstartpiek en ruime luchthysterese van 2gr op kamertemperatuur
Het verwarmen met een warmtepomp op 45 graden is niet erg voordelig (het verbruik zal erg hoog zijn),jeroenst schreef op donderdag 16 oktober 2025 @ 12:58:
[...]
De radiator hebben een hogere aanvoertemperatuur nodig dan de vloerverwarming (50 graden minimaal bij lage buiten temperatuur) dus de verdeler blijft dan noodzakelijk helaas.
of ga je de pelletkachel ook in het systeem opnemen.
[ Voor 6% gewijzigd door PeteSplit op 16-10-2025 13:06 ]
LG (AWHP) / ESPhome (ESP32) / GoodWe 4K-DT (5kWp) / Homewizard (1 PiB) / Home Assistant (NUC)
Ja, we gebruiken 200m3 gas vanwege het gebruik van een pelletkachel. Maar zonder zouden we rond de 1000m3 uitkomen.ingmar89 schreef op donderdag 16 oktober 2025 @ 06:48:
Vervang je een bestaande ketel? Met wat voor temperaturen werk je dan nu? Hoeveel gas verbruik je nu?
Aanvoertemperatuur is by 45 graden voor CV en 55 graden voor SWW.
[ Voor 9% gewijzigd door jeroenst op 16-10-2025 13:05 ]
Klopt, maar zonder CV-ketel moet het huis wel warm blijven en boven vloerverwarming maken is te omslachtig. Waarschijnlijk zullen we in de praktijk nooit 50 graden maken, want als ik de vloerverwarming in de hal beneden aan zet drijf ik in de winter al mijn bed uit. Waarschijnlijk is het merendeel van de tijd 35 of misschien zels wel 30 graden voldoende.PeteSplit schreef op donderdag 16 oktober 2025 @ 13:03:
[...]
Het verwarmen met een warmtepomp op 50 graden is niet erg voordelig (het verbruik zal erg hoog zijn)., of ga je de pellerkachel ook in het systeem opnemen.
De pelletkachel is en blijft stand alone (zit ook achter onze victron met noodstroom).
[ Voor 13% gewijzigd door jeroenst op 17-10-2025 09:57 ]
Mogelijk heb je dan geen hoge aanvoertemperatuur nodig voor de slaapkamers. Voor wat betreft de badkamer zou je kunnen overwegen om tijdens gebruik bij te verwarmen met een infraroodpaneel. Dan kun je volstaan met een lagere aanvoertemperatuur en gaat je warmtepomp een stuk beter renderen. Je kunt natuurlijk ook een tijdje experimenteren met de aanvoertemperatuur en eventueel daarna de verwarming van de badkamer aanpassen.jeroenst schreef op donderdag 16 oktober 2025 @ 13:06:
[...]
............. als ik de vloerverwarming in de hal beneden aan zet drijf ik in de winter al mijn bed uit.
PV 17.345Wp, WP LG Therma V HM123MR.U34
Wij hebben het schema zoals @PeteSplit voorsteld en dat werkt uitstekend ondanks (of waarschijnlijk dankzij) z'n eenvoud. Maar één ding is waar, we missen de lekker warme voeten op de badkamervloer wel een beetje. Bij temperaturen onder de 5 graden is die vloer nog wel prettig warm, maar bij hogere buitentemperaturen voelt het als een onverwarmde vloer. Tja, voor ons is dat een overkomelijk offer om een SCOP van bijna 5 te realiseren.
De radiatoren boven worden ook niet echt warm, maar dat is bij ons ook niet nodig, ze stonden ook in het CV tijdperk altijd dicht met hartje winter toch nog 17 a 18 graden boven. Heb je studerende kinderen of een thuiswerkplek boven dan is het wel iets anders. Ik heb 1 radiater boven vervangen door een fancoil unit waarmee het op die kamer eventueel warmer gemaakt kan worden maar die is tot nu toe alleen nog maar gebruikt voor koelen.
Als je het verwarmen voornamelijk over wil laten aan de pellet kachel, wordt het waarschijnijk een ander verhaal, daar kan ik weinig over zeggen. Je oorspronkelijke schema is zeker universeel en aan allerlei situaties aanpasbaar. Maar het is altijd oppassen niet allerlei situaties voor te willen zijn die vrijwel nooit voorkomen. Zoals de back-up heater bij -20 graden, dat moet de pelletkachel toch op kunnen vangen? En in geval van nood doet een straalkacheltje er bij precies hetzelfde.
De radiatoren boven worden ook niet echt warm, maar dat is bij ons ook niet nodig, ze stonden ook in het CV tijdperk altijd dicht met hartje winter toch nog 17 a 18 graden boven. Heb je studerende kinderen of een thuiswerkplek boven dan is het wel iets anders. Ik heb 1 radiater boven vervangen door een fancoil unit waarmee het op die kamer eventueel warmer gemaakt kan worden maar die is tot nu toe alleen nog maar gebruikt voor koelen.
Als je het verwarmen voornamelijk over wil laten aan de pellet kachel, wordt het waarschijnijk een ander verhaal, daar kan ik weinig over zeggen. Je oorspronkelijke schema is zeker universeel en aan allerlei situaties aanpasbaar. Maar het is altijd oppassen niet allerlei situaties voor te willen zijn die vrijwel nooit voorkomen. Zoals de back-up heater bij -20 graden, dat moet de pelletkachel toch op kunnen vangen? En in geval van nood doet een straalkacheltje er bij precies hetzelfde.
1000m3 klinkt wel als veel voor een woning van 120m2 uit 2017, zeker met wtw.jeroenst schreef op donderdag 16 oktober 2025 @ 13:04:
[...]
Ja, we gebruiken 200m3 gas vanwege het gebruik van een pelletkachel. Maar zonder zouden we rond de 1000m3 uitkomen.
Aanvoertemperatuur is by 45 graden voor CV en 55 graden voor SWW.
Wij wonen iets kleiner uit 2018 en zaten onder de 600m3, geen wtw aanwezig
LG monobloc s 5kW U44, 3kWp zuid, Model 3 SR+
Ik moet zeggen dat het een schatting is. Kan ook 800m3 zijn en dat was voor de wtw kwam.SalexSun schreef op donderdag 16 oktober 2025 @ 17:06:
[...]
1000m3 klinkt wel als veel voor een woning van 120m2 uit 2017, zeker met wtw.
Wij wonen iets kleiner uit 2018 en zaten onder de 600m3, geen wtw aanwezig
[ Voor 3% gewijzigd door jeroenst op 16-10-2025 17:21 ]
Die backup heater is 60 euro dus daar hoef ik het niet voor te laten. Ik wil dat als het -25 is dat het huis dan ook nog warm is op de warmtepomp met backup heather, misschien overdreven maar het is niet uitgesloten.KarsS schreef op donderdag 16 oktober 2025 @ 16:09:
Wij hebben het schema zoals @PeteSplit voorsteld en dat werkt uitstekend ondanks (of waarschijnlijk dankzij) z'n eenvoud. Maar één ding is waar, we missen de lekker warme voeten op de badkamervloer wel een beetje. Bij temperaturen onder de 5 graden is die vloer nog wel prettig warm, maar bij hogere buitentemperaturen voelt het als een onverwarmde vloer. Tja, voor ons is dat een overkomelijk offer om een SCOP van bijna 5 te realiseren.
De radiatoren boven worden ook niet echt warm, maar dat is bij ons ook niet nodig, ze stonden ook in het CV tijdperk altijd dicht met hartje winter toch nog 17 a 18 graden boven. Heb je studerende kinderen of een thuiswerkplek boven dan is het wel iets anders. Ik heb 1 radiater boven vervangen door een fancoil unit waarmee het op die kamer eventueel warmer gemaakt kan worden maar die is tot nu toe alleen nog maar gebruikt voor koelen.
Als je het verwarmen voornamelijk over wil laten aan de pellet kachel, wordt het waarschijnijk een ander verhaal, daar kan ik weinig over zeggen. Je oorspronkelijke schema is zeker universeel en aan allerlei situaties aanpasbaar. Maar het is altijd oppassen niet allerlei situaties voor te willen zijn die vrijwel nooit voorkomen. Zoals de back-up heater bij -20 graden, dat moet de pelletkachel toch op kunnen vangen? En in geval van nood doet een straalkacheltje er bij precies hetzelfde.
Ik stook de 100 liter buffer warm en daaruit kan de badkamervloer wel een paar uur warm blijven waarschijnlijk. Een warme vloer vind ik toch comfortabeler dan in infrarood verwarmer.Piet van Loon schreef op donderdag 16 oktober 2025 @ 14:10:
[...]
Mogelijk heb je dan geen hoge aanvoertemperatuur nodig voor de slaapkamers. Voor wat betreft de badkamer zou je kunnen overwegen om tijdens gebruik bij te verwarmen met een infraroodpaneel. Dan kun je volstaan met een lagere aanvoertemperatuur en gaat je warmtepomp een stuk beter renderen. Je kunt natuurlijk ook een tijdje experimenteren met de aanvoertemperatuur en eventueel daarna de verwarming van de badkamer aanpassen.
Wat betreft de slaapkamers is het gissen, die radiatoren zit een thermostaatkraan op die altijd dicht is behalve op het kantoortje, daar staat die op 4. Mogelijk moet ik daar een paar ventilatoren op maken voor ltv.
[ Voor 12% gewijzigd door jeroenst op 16-10-2025 17:27 ]
jeroenst schreef op donderdag 16 oktober 2025 @ 17:24:
[...]
Ik stook de 100 liter buffer warm en daaruit kan de badkamervloer wel een paar uur warm blijven waarschijnlijk. Een warme vloer vind ik toch comfortabeler dan in infrarood verwarmer.
Wat betreft de slaapkamers is het gissen, die radiatoren zit een thermostaatkraan op die altijd dicht is behalve op het kantoortje, daar staat die op 4. Mogelijk moet ik daar een paar ventilatoren op maken voor ltv.
Bij 4 m² vloerverwarming en 40 W/m² = 160 W totaal verlies.kazemo schreef op vrijdag 17 oktober 2025 @ 03:14:
[...]
met een 100ltr buffer op bijv 50gr verwarm je niet veel misschien 10min, dan is hij koud(leeg) als dat de bedoeling is werkt dat niet het is gewoonweg te weinig warmte opslag ( het word gedaan om systeem volume te vergroten dan gaat een defrost sneller..defrosten doet een wp als de buitentemp. onder de 5gr komt dus meermaals als het kouder word,mensen met een wp in de winter weten dat uit ervaring...aircoplaza is inderdaad goedkoop maar verwacht geen nazorg en garantie van hun...lg nederland geeft dan geen garantie die zeggen dan je moet maar gaan waar je gekocht hebt!,ik heb destijds ook gekocht daar een 9kw 1fase dat word dan moeilijk met afzekeren dan is een 3fase beter op hoofdzekering 3x25A en zeker als je met een backupheater gaat werken
Een 100 liter buffer die van 45 °C naar 35 °C afkoelt (≈ 4,2 MJ warmte) doet daarover:
t = 4,2MJ/160W = 7, 3uur
Kort samengevat: de buffer koelt in ongeveer 7 uur af van 45 °C naar 35 °C.
Als er meer warmtevraag is zal de buffer inderdaad sneller afkoelen maar komt er ook een moment dat de warmtepomp continue kan gaan draaien. Dus het pendelen is minimaal door de buffer.
De 9kW model wordt hier vaak achter een 20A zekering geplaatst zonder peak control. Helemaal correct is het niet. De warmtepomp komt soms boven de 20A tijdens de winter indien nodig.jeroenst schreef op donderdag 16 oktober 2025 @ 13:02:
[...]
De 7kW variant kan op een 20A zekering bij de 9kW zou ik peak control moeten inschakelen als we ooit 3 fase krijgen is de hoofdzekering 25A. En ik denk dat met peak control het vermogen minder is dan zonder.
Er is ook een driesfasemodel beschikbaar om te overwegen. Als de overstap naar een driefase meterkast aansluiting eerder kan plaatsvinden. Een fijnere situatie als er ooit een elektrische auto komt om thuis te laden of een inductiekookplaat.
Pardon my dutch
jeroenst schreef op vrijdag 17 oktober 2025 @ 09:08:
[...]
Bij 4 m² vloerverwarming en 40 W/m² = 160 W totaal verlies.
Een 100 liter buffer die van 45 °C naar 35 °C afkoelt (≈ 4,2 MJ warmte) doet daar:
t = 4,2MJ/160W = 7, 3uur
Kort samengevat: de buffer koelt in ongeveer 7 uur af van 45 °C naar 35 °C.
Als er meer warmtevraag is zal de buffer inderdaad sneller afkoelen maar komt er ook een moment dat de warmtepomp continue kan gaan draaien. Dus het pendelen is minimaal door de buffer.
maar goed succes mee
https://www.wth.nl/support-en-service/afgifte-berekening ....daar is het weer anders
wat hoofdzekering betreft wat heb je nu? 1x25A of 1x35A je kan kostenloos verhogen naar 35A door netbeheerder
of 3x25A 3fase dit kost +- 350 euro voor in de toekomst is dit beter dan heb je in totaal 75A om te verbruiken als je alles selectief aansluit in meterkast
ik heb je schema,s bekeken alles word wel erg ingewikkeld is dat wel nodig? kan eenvoudiger werkt dan ook goed ,,less is more,,
[ Voor 29% gewijzigd door kazemo op 17-10-2025 12:42 ]
Hmmm... mijn eerste reactie was ook, 40W/m2, daar ga je geen warme voeren van krijgen. Maar er nog eens goed over nadenkend, en een beetje rekenwerk doen, kom ik er toch op dat de badkamer vloer daarmee best wel eens een 4 tot 6 graden boven de omgevingstemperatuur zou kunnen worden. Als je er dan vanuit gaat dat die vloer zonder verwarming al rond de 20 graden is omdat die zich geheel binnen de thermische schil bevindt... Het zal er op aan komen hoeveel warmte er uit de badkamervloer wegloopt naar de omliggend vloerdelen, maar het maakt m.i. wel kans een duidelijk merkbaar warmere vloer te geven.kazemo schreef op vrijdag 17 oktober 2025 @ 11:24:
[...]
optimist met 160watt de badkamer verwarmen(je vergeet een 0 word dan 1600watt).. een electrische badkamer verwarming is al gauw 2Kw in de praktijk....vertaald naar een buffervat word dan 1000ltr!
maar goed succes mee
Zoals ik al eerder aangaf voelt bij ons de badkamervloer bij milde buitentemperaturen niet lekker warm. Het is net als met vloerverwarming in de woonkamer, die 2 graden boven de kamertemperatuur geeft geen warme (blote) voeten sensatie. Daarvoor moet je toch echt op zo'n 25 graden of meer zitten. Bij ons lukt dat wel In koudere periodes met ta = 27 - 30 graden. Maar nog steeds niet zo comfortabel als de oude CV ketel die gewoon 40 graden water door de badkamervloer pompte
1600 watt is echt te veel, met 200 watt (het verwarmde oppervlak is 2m2 en er is een handoekenradiator die nog nooit heeft aangestaan) wordt de vloer ongeveer 12 graden warmer, ruim voldoende.kazemo schreef op vrijdag 17 oktober 2025 @ 11:24:
[...]
optimist met 160watt de badkamer verwarmen(je vergeet een 0 word dan 1600watt).. een electrische badkamer verwarming is al gauw 2Kw in de praktijk....vertaald naar een buffervat word dan 1000ltr!
maar goed succes mee
https://www.wth.nl/support-en-service/afgifte-berekening ....daar is het weer anders
wat hoofdzekering betreft wat heb je nu? 1x25A of 1x35A je kan kostenloos verhogen naar 35A door netbeheerder
of 3x25A 3fase dit kost +- 350 euro voor in de toekomst is dit beter dan heb je in totaal 75A om te verbruiken als je alles selectief aansluit in meterkast
ik heb je schema,s bekeken alles word wel erg ingewikkeld is dat wel nodig? kan eenvoudiger werkt dan ook goed ,,less is more,,
En het probleem is als de zekering er 's Nachts uit klapt staat er 's Ochtends een kapot gevroren pomp. Die van mij komt op een c20. Ik wacht nog op antwoord wat het effect van Peak control is op het uitgangsvermogen. We hebben nu 1 fase 40A, misschien wordt dat later 3 fase 25A dan kan het met 20A na de 25A net. De selectiviteit is dan net niet maar dat is dan net jammer, het werkt wel en het is veilig, zeker als ik die fase verder in huis niet gebruik en de EV slim laadt met meting en verdeling van de fasen.Kip schreef op vrijdag 17 oktober 2025 @ 09:56:
[...]
De 9kW model wordt hier vaak achter een 20A zekering geplaatst zonder peak control. Helemaal correct is het niet. De warmtepomp komt soms boven de 20A tijdens de winter indien nodig.
Er is ook een driesfasemodel beschikbaar om te overwegen. Als de overstap naar een driefase meterkast aansluiting eerder kan plaatsvinden. Een fijnere situatie als er ooit een elektrische auto komt om thuis te laden of een inductiekookplaat.
Inductiekookplaat hebben we al en het is me nog niet gelukt om de hoofdzekering van 40A uit te laten schakelen met alle apparatuur gelijktijdig aan.
[ Voor 22% gewijzigd door jeroenst op 17-10-2025 14:58 ]
als ik het goed begrepen heb boiler bestellen in china rechtstreeks bij fabriek?jeroenst schreef op woensdag 15 oktober 2025 @ 23:06:
Ik ga begin volgend jaar een 7kw lg therma v monobloc-s installeren, deze: https://aircoplazazwolle....071mr-u44-230v-aanbieding
Dit is het schema:
[Afbeelding]
De boiler wordt een PAWT300-L met 3kW element van SST Heating Energy:
https://www.alibaba.com/x/1l9uYY8
[Afbeelding]
Het buffervat wordt een PWT-100L eveneens van SST Heating Energy:
https://www.alibaba.com/x/1l9uYZe
[Afbeelding]
Het backup element van 3kw komt ook van SST Heating Energy:
https://www.alibaba.com/x/1l9uYZK
[Afbeelding]
Verder komt er een dingtian esp32 relay board (https://a.aliexpress.com/_EHa6de4) met Tasmota en Honeywell round aan/uit thermostaten voor de aansturing en modbus communicatie van de warmtepomp en de zones in huis.
Dingtian IO:
[Afbeelding]
Het huis is een hoekhuis van 122m2 uit 2017 met later aangebrachte WTW ventilatie en heeft volgens de berekening die ik maakte 8kW nodig bij -20 graden celcius.
[Afbeelding]
[urllieutps://tweakers.net/i/BL4EGqN4bRypH_wC5mfcI2_eZ8Y=/fit-in/4000x4000/filters:no_upscale():strip_exif()/f/image/EvDMI6h03umntNbEajbf4vnT.png?f=user_large",,"1"][Afbeelding][/url]
Iemand nog tips of opmerkingen?
Maar dat is vanaf 50stk +zeevrachtcontainer (kosten?)+invoerrechten+btw+lossen aan haven+vervoer naar loods+vervoer per vrachtwagen naar bestemming in nederland
het is dus echt bedoeld bedrijfsmatig bijv. groothandel en dus niet aan particulier voor 1 stuk
heb je het nagevraagd?
ik heb ooit zoiets gedaan voordat je het thuis hebt komt er nog 2/3 aan kosten bij in nederland(douane etc.)
dan kan je toch maar beter in nederland kopen een hoop stress uitgespaard!
[ Voor 12% gewijzigd door kazemo op 18-10-2025 19:36 ]
Ja bij SST Heating Energy kan men per stuk de boilers kopen en ik heb de prijs laten maken met DDP dus er komt niks meer bij. De 300L boiler met 100L buffer en 3kW backup heater, allen van RVS, komt daarmee op 1434 USD.kazemo schreef op zaterdag 18 oktober 2025 @ 19:17:
[...]
als ik het goed begrepen heb boiler bestellen in china rechtstreeks bij fabriek?
Maar dat is vanaf 50stk +zeevrachtcontainer (kosten?)+invoerrechten+btw+lossen aan haven+vervoer naar loods+vervoer per vrachtwagen naar bestemming in nederland
het is dus echt bedoeld bedrijfsmatig bijv. groothandel en dus niet aan particulier voor 1 stuk
heb je het nagevraagd?
ik heb ooit zoiets gedaan voordat je het thuis hebt komt er nog 2/3 aan kosten bij in nederland(douane etc.)
dan kan je toch maar beter in nederland kopen een hoop stress uitgespaard!
Een LG Therma R290 7kW, 3 phase, is hier vorige week geïnstalleerd. Over een 2 weken wordt ze 'in dienst' genomen.
Ze stuurt een 200m2 vloerverwarming. Ze vervangt een 20 jaar oude Ochsner warmtepomp (die een directverdamper is). Aansluiting zonder buffer op de vloerverwarming, sturing zuiver weersafhankelijk op buitentemperatuur.
Eventuele tips waar ik een installateur/expert nog op kan wijzen of wat ze best instellen?
1 domme vraag: hoe/waar meet de LG Therma de buitentemperatuur? Gewoon in het toestel? Of kan je een buitenvoeler ergens hangen?
Met vriendellijke groet,
Walter
Ze stuurt een 200m2 vloerverwarming. Ze vervangt een 20 jaar oude Ochsner warmtepomp (die een directverdamper is). Aansluiting zonder buffer op de vloerverwarming, sturing zuiver weersafhankelijk op buitentemperatuur.
Eventuele tips waar ik een installateur/expert nog op kan wijzen of wat ze best instellen?
1 domme vraag: hoe/waar meet de LG Therma de buitentemperatuur? Gewoon in het toestel? Of kan je een buitenvoeler ergens hangen?
Met vriendellijke groet,
Walter
jeroenst schreef op zondag 19 oktober 2025 @ 09:59:
[...]
Ja bij SST Heating Energy kan men per stuk de boilers kopen en ik heb de prijs laten maken met DDP dus er komt niks meer bij. De 300L boiler met 100L buffer en 3kW backup heater, allen van RVS, komt daarmee op 1434 USD.
betalen rechtstreeks per bank naar china?....Succes ermee
7kw wp 1fase op C20 aut. (hoofdzekering 40A) dat gaat lukken,ik zelf heb 9kw wp 1fase op C20 (hoofdzekering 3x25A) met B16 gaf dat problemen, ik had toen liever een een 3fase 9wp gehad maar die was toen niet leverbaar
[ Voor 15% gewijzigd door kazemo op 20-10-2025 06:59 ]
Check in met de HM123HF.UB60 die ik sinds kort heb draaien, voor meer info zie https://gathering.tweakers.net/forum/list_messages/2310338
korte samenvatting installatie; 12kW R290 monoblock op 80m2 VVW op BG en 5 radiatoren gedimensioneerd voor LVT op de 1e verdieping, zonder buffervat, Home Assistant die de WP aanstuurt over modbus.
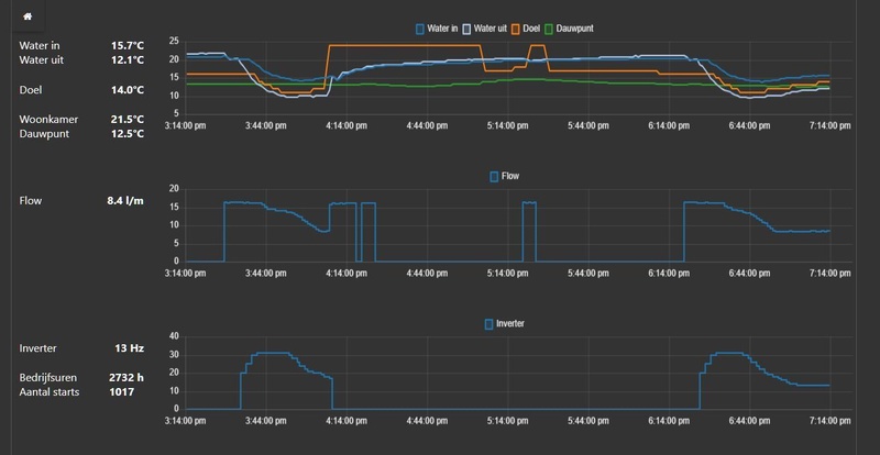
Ik draai op auto (AI) modus met stooklijn sturend op uitgaande water temperatuur, ([-10;40],[16,26]), hysterese -4.5;3.5 en pomp actief tijd van 1minuut, 14 minuten uit. Hiermee gaat bij temperaturen boven de 10C (veel kouder is het nog niet geweest) de WP uit op hysterese nadat de ORC is geactiveerd. Afhankelijk van de buiten temp duur het 1, 2 of 3 cycli van 15 minuten voordat Ta onder Tset-Hystere is gezakt en de WP weer aan gaat. Dit werkt perfect omdat zo het gemiddelde afgegeven vermogen bij hogere buitentemperaturen lager uitkomt dan het minimum. Het minimale vermogen van de WP op 15Hz (lager moduleert deze niet) ligt ongeveer tussen de 3.5 en 4kW is afhankelijk van de luchtvochtigheid buiten en hoeveel energie er in condenseren verloren gaat.
Echter, ik zou graag de ORC over-rulen zodra de temp onder de ~10C komt zodat de WP constant door kan draaien omdat de WP dan wel zijn minimale vermogen kwijt kan. Dit topic terug lezen gaf geen duidelijke mogelijkheden hierop behalve regelen op retourtemp wat ik liever niet doe, of de hysterese extreem verhogen, wat ik ook niet zie zitten omdat dan het gedrag voor lager gemiddeld vermogen verdwijnt.
De WP maakt inclusief opstartgedrag nu runs van ~1.5 uur. Ik zie dat de ORC activeert als minstens een uur de compressor niet onder de 1200 toeren is gezakt, maar 100% zeker weet ik dit nog niet.
Hiervoor had ik het idee te detecteren als de ORC begint door het compressor toerental te monitoren en dan de shift omhoog te zetten zodat de WP niet op hysterese uit gaat. Echter werkt dat niet, want de temp offset is max +5C en daar ga je vaak al boven.
Als alternatief heb ik geprobeerd handmatig voordat de WP dit zelf deed, het toerental te verhogen door in stapjes van 1C de shift te verhogen totdat de compressor boven de 1200 kwam, hem daar 1 minuut op laten draaien en voorzichtig de shift te verlagen.
En dat werkte!
Afgelopen weekend de eerste run > 1.5 uur gemaakt.
:strip_exif()/f/image/TObcqEJriNzFE9P8eki5S5sz.jpg?f=fotoalbum_large)
Dit ga ik proberen te automatiseren zodat na 50 minuten onder de 1200 toeren de shift langzaam wordt verhoogd en weer verlaagd.
Het enige dat ik me nog af vraag, weet iemand 100% zeker dat de WP op Ta+Hystere afschakelt tijdens de ORC, of kan dit ook zijn door de maximale temperatuur instellingen? Die heb ik op 20/40 staan ivm VVW die ik niet warmer dan 40 wil laten worden. Dit kan ik nog eens proberen vannacht.
korte samenvatting installatie; 12kW R290 monoblock op 80m2 VVW op BG en 5 radiatoren gedimensioneerd voor LVT op de 1e verdieping, zonder buffervat, Home Assistant die de WP aanstuurt over modbus.
Ik draai op auto (AI) modus met stooklijn sturend op uitgaande water temperatuur, ([-10;40],[16,26]), hysterese -4.5;3.5 en pomp actief tijd van 1minuut, 14 minuten uit. Hiermee gaat bij temperaturen boven de 10C (veel kouder is het nog niet geweest) de WP uit op hysterese nadat de ORC is geactiveerd. Afhankelijk van de buiten temp duur het 1, 2 of 3 cycli van 15 minuten voordat Ta onder Tset-Hystere is gezakt en de WP weer aan gaat. Dit werkt perfect omdat zo het gemiddelde afgegeven vermogen bij hogere buitentemperaturen lager uitkomt dan het minimum. Het minimale vermogen van de WP op 15Hz (lager moduleert deze niet) ligt ongeveer tussen de 3.5 en 4kW is afhankelijk van de luchtvochtigheid buiten en hoeveel energie er in condenseren verloren gaat.
Echter, ik zou graag de ORC over-rulen zodra de temp onder de ~10C komt zodat de WP constant door kan draaien omdat de WP dan wel zijn minimale vermogen kwijt kan. Dit topic terug lezen gaf geen duidelijke mogelijkheden hierop behalve regelen op retourtemp wat ik liever niet doe, of de hysterese extreem verhogen, wat ik ook niet zie zitten omdat dan het gedrag voor lager gemiddeld vermogen verdwijnt.
De WP maakt inclusief opstartgedrag nu runs van ~1.5 uur. Ik zie dat de ORC activeert als minstens een uur de compressor niet onder de 1200 toeren is gezakt, maar 100% zeker weet ik dit nog niet.
Hiervoor had ik het idee te detecteren als de ORC begint door het compressor toerental te monitoren en dan de shift omhoog te zetten zodat de WP niet op hysterese uit gaat. Echter werkt dat niet, want de temp offset is max +5C en daar ga je vaak al boven.
Als alternatief heb ik geprobeerd handmatig voordat de WP dit zelf deed, het toerental te verhogen door in stapjes van 1C de shift te verhogen totdat de compressor boven de 1200 kwam, hem daar 1 minuut op laten draaien en voorzichtig de shift te verlagen.
En dat werkte!
Afgelopen weekend de eerste run > 1.5 uur gemaakt.
:strip_exif()/f/image/TObcqEJriNzFE9P8eki5S5sz.jpg?f=fotoalbum_large)
Dit ga ik proberen te automatiseren zodat na 50 minuten onder de 1200 toeren de shift langzaam wordt verhoogd en weer verlaagd.
Het enige dat ik me nog af vraag, weet iemand 100% zeker dat de WP op Ta+Hystere afschakelt tijdens de ORC, of kan dit ook zijn door de maximale temperatuur instellingen? Die heb ik op 20/40 staan ivm VVW die ik niet warmer dan 40 wil laten worden. Dit kan ik nog eens proberen vannacht.
[ Voor 11% gewijzigd door teunos93 op 20-10-2025 09:20 ]
Probeer eens op ingaande temperatuur te stoken, daar kun je nooit zo'n piek meten omdat het altijd kouder terug komt ....teunos93 schreef op maandag 20 oktober 2025 @ 09:08:
Check in met de HM123HF.UB60 die ik sinds kort heb draaien, voor meer info zie https://gathering.tweakers.net/forum/list_messages/2310338
korte samenvatting installatie; 12kW R290 monoblock op 80m2 VVW op BG en 5 radiatoren gedimensioneerd voor LVT op de 1e verdieping, zonder buffervat, Home Assistant die de WP aanstuurt over modbus.
Ik draai op auto (AI) modus met stooklijn sturend op uitgaande water temperatuur, ([-10;40],[16,26]), hysterese -4.5;3.5 en pomp actief tijd van 1minuut, 14 minuten uit. Hiermee gaat bij temperaturen boven de 10C (veel kouder is het nog niet geweest) de WP uit op hysterese nadat de ORC is geactiveerd. Afhankelijk van de buiten temp duur het 1, 2 of 3 cycli van 15 minuten voordat Ta onder Tset-Hystere is gezakt en de WP weer aan gaat. Dit werkt perfect omdat zo het gemiddelde afgegeven vermogen bij hogere buitentemperaturen lager uitkomt dan het minimum. Het minimale vermogen van de WP op 15Hz (lager moduleert deze niet) ligt ongeveer tussen de 3.5 en 4kW is afhankelijk van de luchtvochtigheid buiten en hoeveel energie er in condenseren verloren gaat.
Echter, ik zou graag de ORC over-rulen zodra de temp onder de ~10C komt zodat de WP constant door kan draaien omdat de WP dan wel zijn minimale vermogen kwijt kan. Dit topic terug lezen gaf geen duidelijke mogelijkheden hierop behalve regelen op retourtemp wat ik liever niet doe, of de hysterese extreem verhogen, wat ik ook niet zie zitten omdat dan het gedrag voor lager gemiddeld vermogen verdwijnt.
De WP maakt inclusief opstartgedrag nu runs van ~1.5 uur. Ik zie dat de ORC activeert als minstens een uur de compressor niet onder de 1200 toeren is gezakt, maar 100% zeker weet ik dit nog niet.
Hiervoor had ik het idee te detecteren als de ORC begint door het compressor toerental te monitoren en dan de shift omhoog te zetten zodat de WP niet op hysterese uit gaat. Echter werkt dat niet, want de temp offset is max +5C en daar ga je vaak al boven.
Als alternatief heb ik geprobeerd handmatig voordat de WP dit zelf deed, het toerental te verhogen door in stapjes van 1C de shift te verhogen totdat de compressor boven de 1200 kwam, hem daar 1 minuut op laten draaien en voorzichtig de shift te verlagen.
En dat werkte!
Afgelopen weekend de eerste run > 1.5 uur gemaakt.
[Afbeelding]
Dit ga ik proberen te automatiseren zodat na 50 minuten onder de 1200 toeren de shift langzaam wordt verhoogd en weer verlaagd.
Het enige dat ik me nog af vraag, weet iemand 100% zeker dat de WP op Ta+Hystere afschakelt tijdens de ORC, of kan dit ook zijn door de maximale temperatuur instellingen? Die heb ik op 20/40 staan ivm VVW die ik niet warmer dan 40 wil laten worden. Dit kan ik nog eens proberen vannacht.
De ORC's zou ik lekker laten gebeuren als de warmtepomp dit nodig acht. Lijkt me beter voor de levensduur van de compressor.teunos93 schreef op maandag 20 oktober 2025 @ 09:08:
Check in met de HM123HF.UB60 die ik sinds kort heb draaien, voor meer info zie https://gathering.tweakers.net/forum/list_messages/2310338
korte samenvatting installatie; 12kW R290 monoblock op 80m2 VVW op BG en 5 radiatoren gedimensioneerd voor LVT op de 1e verdieping, zonder buffervat, Home Assistant die de WP aanstuurt over modbus.
Ik draai op auto (AI) modus met stooklijn sturend op uitgaande water temperatuur, ([-10;40],[16,26]), hysterese -4.5;3.5 en pomp actief tijd van 1minuut, 14 minuten uit. Hiermee gaat bij temperaturen boven de 10C (veel kouder is het nog niet geweest) de WP uit op hysterese nadat de ORC is geactiveerd. Afhankelijk van de buiten temp duur het 1, 2 of 3 cycli van 15 minuten voordat Ta onder Tset-Hystere is gezakt en de WP weer aan gaat. Dit werkt perfect omdat zo het gemiddelde afgegeven vermogen bij hogere buitentemperaturen lager uitkomt dan het minimum. Het minimale vermogen van de WP op 15Hz (lager moduleert deze niet) ligt ongeveer tussen de 3.5 en 4kW is afhankelijk van de luchtvochtigheid buiten en hoeveel energie er in condenseren verloren gaat.
Echter, ik zou graag de ORC over-rulen zodra de temp onder de ~10C komt zodat de WP constant door kan draaien omdat de WP dan wel zijn minimale vermogen kwijt kan. Dit topic terug lezen gaf geen duidelijke mogelijkheden hierop behalve regelen op retourtemp wat ik liever niet doe, of de hysterese extreem verhogen, wat ik ook niet zie zitten omdat dan het gedrag voor lager gemiddeld vermogen verdwijnt.
De WP maakt inclusief opstartgedrag nu runs van ~1.5 uur. Ik zie dat de ORC activeert als minstens een uur de compressor niet onder de 1200 toeren is gezakt, maar 100% zeker weet ik dit nog niet.
Hiervoor had ik het idee te detecteren als de ORC begint door het compressor toerental te monitoren en dan de shift omhoog te zetten zodat de WP niet op hysterese uit gaat. Echter werkt dat niet, want de temp offset is max +5C en daar ga je vaak al boven.
Als alternatief heb ik geprobeerd handmatig voordat de WP dit zelf deed, het toerental te verhogen door in stapjes van 1C de shift te verhogen totdat de compressor boven de 1200 kwam, hem daar 1 minuut op laten draaien en voorzichtig de shift te verlagen.
En dat werkte!
Afgelopen weekend de eerste run > 1.5 uur gemaakt.
[Afbeelding]
Dit ga ik proberen te automatiseren zodat na 50 minuten onder de 1200 toeren de shift langzaam wordt verhoogd en weer verlaagd.
Het enige dat ik me nog af vraag, weet iemand 100% zeker dat de WP op Ta+Hystere afschakelt tijdens de ORC, of kan dit ook zijn door de maximale temperatuur instellingen? Die heb ik op 20/40 staan ivm VVW die ik niet warmer dan 40 wil laten worden. Dit kan ik nog eens proberen vannacht.
Wat is nu je pompsnelheid / debiet? En heb je dit vast staan of laat je dit regelen naar 5 graden dT?
Ik had er ook last van de ORC's en dat ik dan buiten de hysteresis kwam. Door de pompsnelheid vast en hoger te zetten vlak je de piek af.
Het afgegeven vermogen blijft hetzelfde, er komt meer water langs, dus dit warmt minder op. Dat merk je vooral bij hogere buitentemperaturen omdat de COP dan lekker hoog is.
Voor mijn 9kW model heb ik de volgende berekeningen/notitie gemaakt:
Oil Return Cycle. 1x per uur. Piek in warmte kan niet weg bij laag debiet. Hystereris op max +4.
Bij COP ~6.0: minimale flow = 130/max dT. Dus max dT: 4K -> min flow: 32 L/min
Bij COP ~4.6: minimale flow = 100/max dT. Dus max dT: 4K -> min flow: 25 L/min
Bij COP ~3.0: minimale flow = 65/max dT. Dus max dT: 4K -> min flow: 16 L/min
dT komt bij retour water op.
Zoals reeds genoemd regel ik liever niet op ingaande temperatuur, je hebt dan de volledige thermische hysterese van je VVW om rekening mee te houden, zeker bij koude starts.
Het doel is enkel het afschakelen voorkomen, ik laat de ORCs dus alsnog gebeuren alleen doe ik dit dus effectief handmatig zonder dat de WP hierop uitschakelt omdat de doeltemperatuur+hysterese niet overschreden wordt.
Ik heb de WP inderdaad op optimaal debiet, waarbij inderdaad de waterpomp veel te langzaam reageert op het snel oplopende toerental van de compressor en daardoor Ta van de WP.
De enige alternatieve modus die ik als realistisch zie is dT 5C, dat heb ik nog niet geprobeerd. Vaste flow rate lijkt me onhandig, dan draait de pomp meestal onnodig snel en met 140W vollast vermogen is dat een flinke hit op de COP bij hoge temperaturen. Daarnaast werkt de optimaal debiet regeling logica van LG dikke prima, afgezien van de ORC.
Het doel is enkel het afschakelen voorkomen, ik laat de ORCs dus alsnog gebeuren alleen doe ik dit dus effectief handmatig zonder dat de WP hierop uitschakelt omdat de doeltemperatuur+hysterese niet overschreden wordt.
Ik heb de WP inderdaad op optimaal debiet, waarbij inderdaad de waterpomp veel te langzaam reageert op het snel oplopende toerental van de compressor en daardoor Ta van de WP.
De enige alternatieve modus die ik als realistisch zie is dT 5C, dat heb ik nog niet geprobeerd. Vaste flow rate lijkt me onhandig, dan draait de pomp meestal onnodig snel en met 140W vollast vermogen is dat een flinke hit op de COP bij hoge temperaturen. Daarnaast werkt de optimaal debiet regeling logica van LG dikke prima, afgezien van de ORC.
[ Voor 5% gewijzigd door teunos93 op 20-10-2025 11:00 ]
Ik stook al een poosje op de ingaande , zou je dit even willen toelichten?teunos93 schreef op maandag 20 oktober 2025 @ 10:58:
Zoals reeds genoemd regel ik liever niet op ingaande temperatuur, je hebt dan de volledige thermische hysterese van je VVW om rekening mee te houden, zeker bij koude starts.
Regelen op uitgaande watertemperatuur is een stuk responsiever omdat de warmtepomp bijna instantaan de gevraagde temperatuur kan maken.
De reageertijd van de vloer en daarmee Tr, zeker bij een koude start is ordegrootte uren, terwijl de buitentemperatuur aan het einde van de middag/begin van de avond snel zakt. Verwarmen op stooklijn (stooklijn 5C lager dan op uitgaande temp) op retourtermperatuur resulteerde er bij mij in de korte tijd dat ik het probeerde, dat de warmtepomp gedurende zeker 2 uur volle bak gas stond te verwarmen.
Wellicht dat ik dit nog een keer moet proberen omdat de koude start geen eerlijk vergelijk is.
De reageertijd van de vloer en daarmee Tr, zeker bij een koude start is ordegrootte uren, terwijl de buitentemperatuur aan het einde van de middag/begin van de avond snel zakt. Verwarmen op stooklijn (stooklijn 5C lager dan op uitgaande temp) op retourtermperatuur resulteerde er bij mij in de korte tijd dat ik het probeerde, dat de warmtepomp gedurende zeker 2 uur volle bak gas stond te verwarmen.
Wellicht dat ik dit nog een keer moet proberen omdat de koude start geen eerlijk vergelijk is.
-- verkeerde topic
[ Voor 97% gewijzigd door sven__b op 20-10-2025 12:09 . Reden: verkeerde topic ]
Ik heb hetzelfde onrustige gedrag bij sturing op retour-water. Op uitgaand water werkt voor mij prima op de ORC's na. Precies hetzelfde en dus opgelost door een iets hogere vast debiet. Ook waar het na het ingebruik nemen bij mij mis ging. Ik haalde nog geen 18L/min, omdat de installateur het had achtergelaten met afgeknepen groepen van de vloerverwarming. Ik had geen idee dat je die verder open kon zettenteunos93 schreef op maandag 20 oktober 2025 @ 11:48:
Regelen op uitgaande watertemperatuur is een stuk responsiever omdat de warmtepomp bijna instantaan de gevraagde temperatuur kan maken.
De reageertijd van de vloer en daarmee Tr, zeker bij een koude start is ordegrootte uren, terwijl de buitentemperatuur aan het einde van de middag/begin van de avond snel zakt. Verwarmen op stooklijn (stooklijn 5C lager dan op uitgaande temp) op retourtermperatuur resulteerde er bij mij in de korte tijd dat ik het probeerde, dat de warmtepomp gedurende zeker 2 uur volle bak gas stond te verwarmen.
Wellicht dat ik dit nog een keer moet proberen omdat de koude start geen eerlijk vergelijk is.

Je pomp hoeft ook niet direct in vollast te draaien, maar zet het eens vast op een waarde om te voorkomen dat dit inkakt om maar een dT van 5 te halen. (experiment van 2 uurtjes, voor ons plezier
De WP schakelt af op Tuitvoer WP = Taanvoer circuit.teunos93 schreef op maandag 20 oktober 2025 @ 09:08:
Check in met de HM123HF.UB60 die ik sinds kort heb draaien, voor meer info zie https://gathering.tweakers.net/forum/list_messages/2310338
korte samenvatting installatie; 12kW R290 monoblock op 80m2 VVW op BG en 5 radiatoren gedimensioneerd voor LVT op de 1e verdieping, zonder buffervat, Home Assistant die de WP aanstuurt over modbus.
Het enige dat ik me nog af vraag, weet iemand 100% zeker dat de WP op Ta+Hystere afschakelt tijdens de ORC, of kan dit ook zijn door de maximale temperatuur instellingen? Die heb ik op 20/40 staan ivm VVW die ik niet warmer dan 40 wil laten worden. Dit kan ik nog eens proberen vannacht.
Afschakeling op temperatuur is op hele graden en meting is onnauwkeurig.
WP zal afschakelen op Ta uit stooklijn + 4 hysterese + 2 (onnauwkeurigheid) = ?? graden
Je kunt dus het afschakelen voorkomen door Ta te verhogen !
WP schakelt meteen resoluut af als je aan de 40 graden komt !
Ik krijg orc's als de buiten temperatuur stijgt en de WP rustiger gaat draaien (vanaf 20 - 10 Hz)
:strip_exif()/f/image/igOqyYVEgwoInyBNms298mi5.jpg?f=fotoalbum_large)
blauw aanvoer / geel retour (29 graden is dan laagste Ta , want afschakeling bij 28+4+2=34 graden)
[ Voor 21% gewijzigd door PeteSplit op 20-10-2025 20:43 ]
LG (AWHP) / ESPhome (ESP32) / GoodWe 4K-DT (5kWp) / Homewizard (1 PiB) / Home Assistant (NUC)
Persoonlijk zou ik meekijken hoe de monteur de stooklijn configureert. Zodat je het zelf ook kan aanpassen als het weer veranderd. Het is bijna onmogelijk om de watertemperatuur in een keer juist/efficiënt af te stellen.walter_321 schreef op zondag 19 oktober 2025 @ 16:49:
Een LG Therma R290 7kW, 3 phase, is hier vorige week geïnstalleerd. Over een 2 weken wordt ze 'in dienst' genomen.
Ze stuurt een 200m2 vloerverwarming. Ze vervangt een 20 jaar oude Ochsner warmtepomp (die een directverdamper is). Aansluiting zonder buffer op de vloerverwarming, sturing zuiver weersafhankelijk op buitentemperatuur.
Eventuele tips waar ik een installateur/expert nog op kan wijzen of wat ze best instellen?
1 domme vraag: hoe/waar meet de LG Therma de buitentemperatuur? Gewoon in het toestel? Of kan je een buitenvoeler ergens hangen?
Met vriendellijke groet,
Walter
De buitentemperatuur wordt aan een sensor achterop de warmtepomp gemeten.
/f/image/sL0FxuEkat9LcWM2X79pMrWM.png?f=fotoalbum_large)
Voor de R290 warmtepompen is ook een extra sensor als accessoire te koop van LG om de buitentemperatuur sensor/meting op een andere plek te plaatsen. Als de normale sensor in de volle zon staat en de warmtepomp minder warm water gaat aanmaken en hierdoor het huis niet warm wordt gehouden kan dit een oplossing zijn.
Pardon my dutch
Als iemand nog zo'n sensor nodig heeft, stuur maar een PM. Ik heb er 1 over, want de lege buis die ik ervoor had is helaas ergens gesneuveld. Mag voor een fractie van de nieuwprijs weg. 😶Kip schreef op maandag 20 oktober 2025 @ 21:13:
[...]
Voor de R290 warmtepompen is ook een extra sensor als accessoire te koop van LG om de buitentemperatuur sensor/meting op een andere plek te plaatsen. Als de normale sensor in de volle zon staat en de warmtepomp minder warm water gaat aanmaken en hierdoor het huis niet warm wordt gehouden kan dit een oplossing zijn.
Dat deel is logisch en begrijp ik volledig, daar heb ik de hysterese op ingeregeld en dat werkt. Echter tijdens een ORC heb ik dat ook geprobeerd door een automatisering die detecteerde dat het compressor RPM spontaan met een dRPM/dT van meer dan 250/10sec opliep en daarop de offset omhoog te zetten (naar +5, want je moet snel handelen doordat de compressor zo snel optoert), maar dat had 2 gevolgen;PeteSplit schreef op maandag 20 oktober 2025 @ 19:54:
[...]
Je kunt dus het afschakelen voorkomen door Ta te verhogen !
1) omdat de WP tijdens de ORC al naar 3000 toeren gaat, kan die alsnog over Tstooklijn+hystere+offset gaan
2) als die daar net onder bleef, duurt het heel lang voordat de WP terug toert waarna je pas weer de offset kan verlagen, daarmee draaide de WP zeker 10 minuten > 1500 toeren. De reactietijd op offset verhoging lijkt gewoon heel erg lang (orde grootte minuut a minuten). Met handmatig verhogen heb ik aan +3 al voldoende om een ORC te voorkomen.
Vandaar dat ik dit heb opgegeven en in plaats daarvan zelf een gecontroleerde ORC wil proberen uit te voeren.
Dat is goed om te weten, dan moet ik die sowieso misschien maar wat meer ruimte gaan geven. In principe bepaald de stooklijn de max temperatuur, en momentaan net boven 40C de vloer in is niet direct het einde van de wereld.PeteSplit schreef op maandag 20 oktober 2025 @ 19:54:
[...]
WP schakelt meteen resoluut af als je aan de 40 graden komt !
De HM123.HF (12kW, 3 fase) regelt nooit onder de 15Hz, en ook bij buitentemperraturen van 8C afgelopen weekend zag ik ORCs waardoor effectief de WP steeds uit gaat na 1.5 uur terwijl hij voor de warmtevraag gewoon aan kan blijven.PeteSplit schreef op maandag 20 oktober 2025 @ 19:54:
[...]
Ik krijg orc's als de buiten temperatuur stijgt en de WP rustiger gaat draaien (vanaf 20 - 10 Hz)
[ Voor 12% gewijzigd door teunos93 op 21-10-2025 09:54 ]
Ik zie eigenlijk nooit orc’s. De warmtepomp slaat nooit aan boven 12gr, daaronder obv kamerthermostaat en afgelopen weke meestal max een uur per dag.
Moet ik me daar zorgen om maken? De warmtepomp staat altijd op stille modus en moduleert nog altijd direct terug naar 10Hz
Moet ik me daar zorgen om maken? De warmtepomp staat altijd op stille modus en moduleert nog altijd direct terug naar 10Hz
LG monobloc s 5kW U44, 3kWp zuid, Model 3 SR+
Ik heb boven de 5 graden altijd de stille mode aan, dit beperkt de wp met 40% (ventilator draait op halve snelheid). De wp is met de stille mode wat makkelijker in toom te houden.teunos93 schreef op dinsdag 21 oktober 2025 @ 09:24:
Dat deel is logisch en begrijp ik volledig, daar heb ik de hysterese op ingeregeld en dat werkt. Echter tijdens een ORC heb ik dat ook geprobeerd door een automatisering die detecteerde dat het compressor RPM spontaan met een dRPM/dT van meer dan 250/10sec opliep en daarop de offset omhoog te zetten (naar +5, want je moet snel handelen doordat de compressor zo snel optoert), maar dat had 2 gevolgen;
1) omdat de WP tijdens de ORC al naar 3000 toeren gaat, kan die alsnog over Tstooklijn+hystere+offset gaan
2) als die daar net onder bleef, duurt het heel lang voordat de WP terug toert waarna je pas weer de offset kan verlagen, daarmee draaide de WP zeker 10 minuten > 1500 toeren. De reactietijd op offset verhoging lijkt gewoon heel erg lang (orde grootte minuut a minuten). Met handmatig verhogen heb ik aan +3 al voldoende om een ORC te voorkomen.
Vandaar dat ik dit heb opgegeven en in plaats daarvan zelf een gecontroleerde ORC wil proberen uit te voeren.
De HM123.HF (12kW, 3 fase) regelt nooit onder de 15Hz, en ook bij buitentemperraturen van 8C afgelopen weekend zag ik ORCs waardoor effectief de WP steeds uit gaat na 1.5 uur terwijl hij voor de warmtevraag gewoon aan kan blijven.
Mijn 5,5 kW wp gaat dan tijdens een orc tot 40 Hz (ik lees de modbus uit in Hz, x60 is dan 2400 rpm) en tot ongeveer 1500 W.
Bij een 'koude' start gaat de wp met stille mode aan tot 45 Hz (2700 rpm) tussen 1600 en 1800 W.
Na wat proberen ben ik zo op 29 graden Ta uitgekomen, waarbij dan de orc geen invloed meer heeft op het afschakelen.
[ Voor 4% gewijzigd door PeteSplit op 21-10-2025 10:53 ]
LG (AWHP) / ESPhome (ESP32) / GoodWe 4K-DT (5kWp) / Homewizard (1 PiB) / Home Assistant (NUC)
Ik denk het niet. Onder de 20 Hz heb ik orc's. Misschien heeft dat ook te maken met de lengte van de koudemiddelleiding, die is bij mij ongeveer 8 meter. Er is bij installatie ook wat koudemiddel toegevoegd.SalexSun schreef op dinsdag 21 oktober 2025 @ 10:05:
Ik zie eigenlijk nooit orc’s. De warmtepomp slaat nooit aan boven 12gr, daaronder obv kamerthermostaat en afgelopen weke meestal max een uur per dag.
Moet ik me daar zorgen om maken? De warmtepomp staat altijd op stille modus en moduleert nog altijd direct terug naar 10Hz
Naar de hoeveelheid smeermiddel wordt nooit gekeken, misschien heb ik wel wat minder
LG (AWHP) / ESPhome (ESP32) / GoodWe 4K-DT (5kWp) / Homewizard (1 PiB) / Home Assistant (NUC)
Boven 12gr, dan heb je waarschijnlijk een extreem goed geisoleerd huis, bouwbesluit 2004 of jonger? Ik kom daar in ieder geval niet mee weg.SalexSun schreef op dinsdag 21 oktober 2025 @ 10:05:
Ik zie eigenlijk nooit orc’s. De warmtepomp slaat nooit aan boven 12gr, daaronder obv kamerthermostaat en afgelopen weke meestal max een uur per dag.
Moet ik me daar zorgen om maken? De warmtepomp staat altijd op stille modus en moduleert nog altijd direct terug naar 10Hz
Stille modus heb ik ook eigenlijk altijd aan middels een tijdsprogramma. Wees je aub wel bewust dat we wellicht beide een LG WP hebben, maar dat die volledig anders gedimensioneerd zijn. Ik heb dus wel een 3 fase 12kW monoblock versus jouw 5.5kw enkelfase split, dat is nogal een verschil. Op de minimale compressor frequentie van 15Hz zit ik bij hoge buitentemperaturen typisch op Ta van 30.5 met 80m2 VVW en T33 radiatoren gedimensioneerd op juiste afgifte op die temperatuur voor de slaapkamers boven. Thermisch is dat tussen de 3.5 en 4 kW.PeteSplit schreef op dinsdag 21 oktober 2025 @ 10:13:
[...]
Ik heb boven de 5 graden altijd de stille mode aan, dit beperkt de wp met 40% (ventilator draait op halve snelheid). De wp is met de stille mode wat makkelijker in toom te houden.
Mijn 5,5 kW wp gaat dan tijdens een orc tot 40 Hz (ik lees de modbus uit in Hz, x60 is dan 2400 rpm).
Bij een 'koude' start gaat de wp met stille mode aan tot 45 Hz (2700 rpm)
Na wat proberen ben ik zo op 29 graden Ta uitgekomen, waarbij dan de orc geen invloed meer heeft op het afschakelen.
"Rustig aan" is dus voor mijn WP iets heel anders dan die van jou, daarmee zijn de ORCs voor mij van groter belang om te kunnen bypassen dan voor jou. Zeker als je bedenkt dat tijdens een ORC, mijn WP er makkelijk 20kW piek uit gooit (wat ik zelf zie op basis van Ta, Tr en flow zoals gerapporteerd over modbus), vandaar ook dat de temperatuur zo snel zo hard oploopt.
[ Voor 7% gewijzigd door teunos93 op 21-10-2025 10:54 ]
verrassende plaats die sensor: dat zit in de stroom van uitgeblaasde lucht en dus een paar graden kouder tijdens werking van de WP...Kip schreef op maandag 20 oktober 2025 @ 21:13:
[...]
De buitentemperatuur wordt aan een sensor achterop de warmtepomp gemeten.
[Afbeelding]
...
Zie je een daling van de buitentemperatuur terwijl de WP werkt?
EDIT: ik schreef totale onzin: de foto toont de achterkant van de WP...
Walter
ps: hier zit de buitenvoeler van de huidige WP op het noorden. Wordt een interessant experiment te zien wat het effect is op het zuiden...
[ Voor 5% gewijzigd door walter_321 op 21-10-2025 11:12 . Reden: onzin ]
De WP zuigt lucht aan door de achterkant, als hij zou uitblazen daar dan zou je nooit het gehele oppervlak van de wisselaar kunnen benutten omdat de fan directioneel uitblaast. Zuigend is zo goed als omnidirectioneel dus alle warmtepompen en airco's blazen naar de kant van de ventilator uit.walter_321 schreef op dinsdag 21 oktober 2025 @ 11:11:
[...]
verrassende plaats die sensor: dat zit in de stroom van uitgeblaasde lucht en dus een paar graden kouder tijdens werking van de WP...
Zie je een daling van de buitentemperatuur terwijl de WP werkt?
EDIT: ik schreef totale onzin: de foto toont de achterkant van de WP...
Walter
ps: hier zit de buitenvoeler van de huidige WP op het noorden. Wordt een interessant experiment te zien wat het effect is op het zuiden...
Een Oil Return Cycle, waarbij de WP na lange tijd op laag toerental gedraaid te hebben 1x per uur optoert naar een hoog toerental om de smeerolie terug naar de compressor te brengen. Lees dit vooral even terug op het forum als je wilt weten waarom dit problematisch is of kan zijn bij een LG.walter_321 schreef op dinsdag 21 oktober 2025 @ 11:08:
wat is een ORC?
Ja zeker. Op dit topic zijn er nog maar weinig ervaringen met de R290. Ik heb nog een R32 en de regeling zal ook wel anders zijn ( vernieuwd / verbeterd / afgestemd op R290 ).teunos93 schreef op dinsdag 21 oktober 2025 @ 10:44:
[...]
Stille modus heb ik ook eigenlijk altijd aan middels een tijdsprogramma. Wees je aub wel bewust dat we wellicht beide een LG WP hebben, maar dat die volledig anders gedimensioneerd zijn. Ik heb dus wel een 3 fase 12kW monoblock versus jouw 5.5kw enkelfase split, dat is nogal een verschil. Op de minimale compressor frequentie van 15Hz zit ik bij hoge buitentemperaturen typisch op Ta van 30.5 met 80m2 VVW en T33 radiatoren gedimensioneerd op juiste afgifte op die temperatuur voor de slaapkamers boven. Thermisch is dat tussen de 3.5 en 4 kW.
"Rustig aan" is dus voor mijn WP iets heel anders dan die van jou, daarmee zijn de ORCs voor mij van groter belang om te kunnen bypassen dan voor jou. Zeker als je bedenkt dat tijdens een ORC, mijn WP er makkelijk 20kW piek uit gooit (wat ik zelf zie op basis van Ta, Tr en flow zoals gerapporteerd over modbus), vandaar ook dat de temperatuur zo snel zo hard oploopt.
Mijn 5,5 kW split haalt maximaal 3000 W. Is een keer gebeurd, zonder stille mode, toerental van de compressor weet ik niet meer.
LG (AWHP) / ESPhome (ESP32) / GoodWe 4K-DT (5kWp) / Homewizard (1 PiB) / Home Assistant (NUC)
@teunos93 vraagje: je hebt de nieuwe versie R290 ik heb de R32
is het nog steeds zo dat de ruimtetemp.regeling (lucht) alleen in te stellen is in hele graden met een hystererese van 2 kleiner kan niet
als dat zo is begrijp ik niet waarom ze dat bij LG niet veranderd hebben in de software? ik persoonlijk vind dat echt een nadeel! dit is dan alleen op te lossen met een externe ruimte thermostaat die wel kleiner kan
is het nog steeds zo dat de ruimtetemp.regeling (lucht) alleen in te stellen is in hele graden met een hystererese van 2 kleiner kan niet
als dat zo is begrijp ik niet waarom ze dat bij LG niet veranderd hebben in de software? ik persoonlijk vind dat echt een nadeel! dit is dan alleen op te lossen met een externe ruimte thermostaat die wel kleiner kan
[ Voor 10% gewijzigd door kazemo op 21-10-2025 15:05 ]
.
[ Voor 100% gewijzigd door Nimodo_ op 21-10-2025 18:24 ]
.
[ Voor 100% gewijzigd door Nimodo_ op 21-10-2025 18:33 ]
Heb je ook kunnen achterhalen waarom de inverter defect is geraakt? M.a.w. de oorzaak van jouw oorspronkelijke probleem opgelost? Was het de ventilator motor of de compressor motor?Nimodo_ schreef op dinsdag 21 oktober 2025 @ 18:04:
Hi,
Na de printplaat vervangen te hebben geeft mijn LG-HM123MR.U34 nog steeds ch5 aan.
Oude pcb
[Afbeelding]
Screenshot uit tingQ
[Afbeelding]
Dat gebeurt vaker, maar dat komt na een tijdje goed.Wat ook vreemd is, is dat hij aangeeft dat de capaciteit 16kw is terwijl het een 12kw is.
[Afbeelding]
Groet,
[ Voor 19% gewijzigd door Jojan265 op 21-10-2025 19:16 ]
LG-HM071MR-U44 / SWW Hewalex PCWU 3.0 / PV SMA + Jinko 14 kWp / Kia e-Niro
Ik heb helaas niet kunnen achterhalen wat de oorzaak was.(Geen idee hoe) Ik heb nu contact gezocht met een monteur hier in de omgeving. Hopelijk krijg ik reactie en kan een hij een keer een kijkje nemen. Voordat de winter begint
Heb jij iets aan modbus hangen?Nimodo_ schreef op dinsdag 21 oktober 2025 @ 18:04:
Hi,
Na de printplaat vervangen te hebben geeft mijn LG-HM123MR.U34 nog steeds ch5 aan.
Oude pcb
[Afbeelding]
Screenshot uit tingQ
[Afbeelding]
Wat ook vreemd is, is dat hij aangeeft dat de capaciteit 16kw is terwijl het een 12kw is.
[Afbeelding]
Iemand enig idee wat ik kan doen om de error ch5 op te lossen?
Groet,
Toen ik modbus te vaak uitlas kreeg ik ook even ch5 errors. Volgens mij althans, herinner me het slecht. Kan ook zijn dat mijn home assistant juist gestopt was met werken.
die ziet er inderdaad niet goed uit (over belast en misschien defect) >doormeten of die nog goed is is denk ik van een ruisfilter....alle 3fase zijn aanwezig> checken.....dit alles kan een communicatie storing geven tussen de 2 printplaten is dan ook CH5Nimodo_ schreef op dinsdag 21 oktober 2025 @ 21:03:
[Afbeelding]
Ik zie nu op de fotos die ik heb gemaakt dat een zekering op een andere printplaat ook niet echt helemaal goed eruit ziet. Iemand een idee waar deze zekering voor is?
dit alles kan misschien duiden op een defecte compressor of fan die maakt dan kortsluiting intern tegen aarde of fase onderling (door meten met megger)
LG Therma (Monoblock) warmtepompen topic - Deel 1
al eerder besproken behandeld in mei dit jaar
[ Voor 17% gewijzigd door kazemo op 22-10-2025 07:49 ]
Vraagje ivm nachtverlaging:
Toepassen nachtverlaging van 1 graad verschil tussen nacht en dag*;
- de WP moet snacht iets minder werken; minder werken op het koudste van de dag geeft een hoger algemeen rendement (dat kan alleen goed zijn...)
De eigenlijk vraag: wanneer de WP terug naar het dagregime springt: gaat de WP die ene graad 'langzaam' aan ophalen of gaat die op vol vermogen zo snel mogelijk naar het nieuwe set punt? En kan je instellen hoe snel ze naar het nieuwe setpunt moet gaan?
Als de WP op vol vermogen (en volgens mijn lager rendement) naar het nieuwe setpunt gaat loop ik het risico de besparing van de nacht te verliezen...
Wat zijn ervaringen en mogelijkheden?
Walter
* Bij de huidige WP gaat die tussen 17u en 19u ook op nachtverlaging; dan koken we; dan de WP minder gebruiken levert me een besparing door een lager capaciteitstarief; Mijn vermogenspiek zit volledig in het koken...
Toepassen nachtverlaging van 1 graad verschil tussen nacht en dag*;
- de WP moet snacht iets minder werken; minder werken op het koudste van de dag geeft een hoger algemeen rendement (dat kan alleen goed zijn...)
De eigenlijk vraag: wanneer de WP terug naar het dagregime springt: gaat de WP die ene graad 'langzaam' aan ophalen of gaat die op vol vermogen zo snel mogelijk naar het nieuwe set punt? En kan je instellen hoe snel ze naar het nieuwe setpunt moet gaan?
Als de WP op vol vermogen (en volgens mijn lager rendement) naar het nieuwe setpunt gaat loop ik het risico de besparing van de nacht te verliezen...
Wat zijn ervaringen en mogelijkheden?
Walter
* Bij de huidige WP gaat die tussen 17u en 19u ook op nachtverlaging; dan koken we; dan de WP minder gebruiken levert me een besparing door een lager capaciteitstarief; Mijn vermogenspiek zit volledig in het koken...
[ Voor 13% gewijzigd door walter_321 op 22-10-2025 08:50 ]
Heb je al de LG HVAC Service app geprobeerd? Daarin staat een complete stappenplan voor CH05.Nimodo_ schreef op dinsdag 21 oktober 2025 @ 21:03:
[Afbeelding]
Ik zie nu op de fotos die ik heb gemaakt dat een zekering op een andere printplaat ook niet echt helemaal goed eruit ziet. Iemand een idee waar deze zekering voor is?
Daar noemen ze het een noise filter PCB en noise filter fuse. Inclusief instructies om alles door te meten. De zekering ziet er idd niet goed uit.
Zorg dat je weet wat je doet. Ik zie dat sommige zaken met de stroom aan en andere met de stroom uit moeten worden gemeten. Maar dat staat er niet nadrukkelijk bij !!!
Pardon my dutch
Ik heb dit vanochtend even bekeken, de absolute waarde van zowel negatieve als positieve hysterese zijn tot +-0.5 te krijgen, maar beide limieten schuiven automatisch om het window op minimaal 2 te houden, ik denk dat dat is wat je bedoelt toch?kazemo schreef op dinsdag 21 oktober 2025 @ 14:53:
@teunos93 vraagje: je hebt de nieuwe versie R290 ik heb de R32
is het nog steeds zo dat de ruimtetemp.regeling (lucht) alleen in te stellen is in hele graden met een hystererese van 2 kleiner kan niet
als dat zo is begrijp ik niet waarom ze dat bij LG niet veranderd hebben in de software? ik persoonlijk vind dat echt een nadeel! dit is dan alleen op te lossen met een externe ruimte thermostaat die wel kleiner kan
Die PCB lijkt inderaad het mains input filter te zijn waar ook de zekeringen voor de binnenkomende mains op zit. Je ziet de varistors, common mode chokes en X/Y caps zitten. Dat er 1 fase door is maar de rest niet komt waarschijnlijk door een belasting die enkel van die fase wordt belast. Ik zie zelf in het vermogensverbruik dat waarschijnlijk de fan en pomp los van individuele fases worden gevoed terwijl de inverter van de compressor gedeeld wordt over alle fases, dus ik zet er ook mijn geld op in dat bijvoorbeeld de pomp of fan defect is.Nimodo_ schreef op dinsdag 21 oktober 2025 @ 21:03:
[Afbeelding]
Ik zie nu op de fotos die ik heb gemaakt dat een zekering op een andere printplaat ook niet echt helemaal goed eruit ziet. Iemand een idee waar deze zekering voor is?
Overigens; ik zou het zeer kwalijk vinden als enkel de gehele binnenkomende voeding is afgezekerd en niet de individuele componenten.
Oke ik heb de zekering doorgemeten en die is door. De zekering zit echter wel gesoldeerd in de klemmetjes kan ik dat gewoon los solderen? Iemand een idee welke fysieke winkel 600v 20a zekeringen heeft liggen? Ik heb de aansluiting van de compressor doorgemeten en tussen alle draden is er dezelfde weerstand.
:strip_exif()/f/image/WMP3RGSJHTEB0nJuWF8mSH8q.jpg?f=fotoalbum_large)
[ Voor 38% gewijzigd door Nimodo_ op 22-10-2025 11:45 ]
Ja klopt. Het is wel afhankelijk van omstandigheden, wanneer een week 12gr en niemand thuis koelt het natuurlijk wel af. Maar door andere bronnen (personen/koken/zon) ligt door de bank genomen de stookgrens op een graad of 12teunos93 schreef op dinsdag 21 oktober 2025 @ 10:40:
[...]
Boven 12gr, dan heb je waarschijnlijk een extreem goed geisoleerd huis, bouwbesluit 2004 of jonger? Ik kom daar in ieder geval niet mee weg.
LG monobloc s 5kW U44, 3kWp zuid, Model 3 SR+