Inmiddels alle stekkers van de middelste panelen optisch gecontroleerd en alle buitenste ook op temperatuur, maar niks onregelmatig kunnen ontdekken. Ook de meest verdachte stekkers van 2 verschillende merken die onder een pan liggen (i.v.m. verlengkabel) waren puntgaaf en niet warm. Vandaag draait het systeem volgens het boekje, maar dit soort storingen hebben doorgaans de neiging om toch weer de kop op te steken. In dat geval ga ik de spanning meten op de stekkers bij de omvormer onder belasting.Megalodon_67 schreef op dinsdag 9 april 2019 @ 18:41:
Vreemd gedrag zojuist van mijn nieuwe Goodwe GW1500-NS omvormer, mij viel op dat m'n installatie minder vermogen had dan een vergelijkbare in de buurt op PV-Output en toen zag ik de spanning op slechts 85 Volt staan. Na de AC-schakelaar om te hebben gedraaid de spanning op de stekkers gemeten en die hadden een gebruikelijke 185 Volt. Na heropstarten van de omvormer was alles weer normaal, zowel spanning als vermogen, de vraag is: is de omvormer verdacht door deze gebeurtenis of kan dit wel eens voorkomen?
Edit: en weer hetzelfde binnen een kwartier, rond de 90 Volt en na herstart weer de normale spanning.
Hier zijn de aps yc1000 binnen opgehangen en de kabels dus naar binnengeleid. Dat was relatief makkelijk, omdat het om het garagedak ging.Helhond schreef op woensdag 10 april 2019 @ 09:18:
Heeft er iemand ervaring met het plaatsen van micro omvormers i.c.m. Flatfix Fusion?
Ik wil zelf APS QS1 of YC600 micro-omvormers gaan plaatsen, maar meestal zie je dit vast aan de rails.
Nu werkt flatfix alleen met kokers over de korte kanten en zou niet weten hoe je deze moet fixeren.
Heeft iemand hier een duidelijk voorbeeld van?
Hi allen,
Ik heb sinds een klein weekje 11x 330Wp AUO panelen icm een Sunny Boy 3.0
Dus totaal 3630 Wp aan panelen, terwijl de Sunny Boy max 3000W output kan geven. Op zich snap ik het concept onderdimensionering wel, maar ik heb dus laatste dagen al meegemaakt dat de omvormer dus de beperkende factor is. Nu is het relatief koel, maar en nog geen hartje zomer. Maar is het verstandiger om toch een Sunny Boy 3.6 te nemen? Of zal de 3.0 toch efficiënter zijn?
Zie hier een grafiekje van vandaag:
Ik heb sinds een klein weekje 11x 330Wp AUO panelen icm een Sunny Boy 3.0
Dus totaal 3630 Wp aan panelen, terwijl de Sunny Boy max 3000W output kan geven. Op zich snap ik het concept onderdimensionering wel, maar ik heb dus laatste dagen al meegemaakt dat de omvormer dus de beperkende factor is. Nu is het relatief koel, maar en nog geen hartje zomer. Maar is het verstandiger om toch een Sunny Boy 3.6 te nemen? Of zal de 3.0 toch efficiënter zijn?
Zie hier een grafiekje van vandaag:

Typisch 1e jaar effect; het aftoppen gaat geleidelijk over naarmate de panelen verouderen. Zie hieronder mijn 5 jaar oude 3640Wp systeem op zuid op 23 graden - ook van vandaag:iDEOwen schreef op woensdag 10 april 2019 @ 19:38:
Hi allen,
Ik heb sinds een klein weekje 11x 330Wp AUO panelen icm een Sunny Boy 3.0
Dus totaal 3630 Wp aan panelen, terwijl de Sunny Boy max 3000W output kan geven. Op zich snap ik het concept onderdimensionering wel, maar ik heb dus laatste dagen al meegemaakt dat de omvormer dus de beperkende factor is. Nu is het relatief koel, maar en nog geen hartje zomer. Maar is het verstandiger om toch een Sunny Boy 3.6 te nemen? Of zal de 3.0 toch efficiënter zijn?
Zie hier een grafiekje van vandaag:
[Afbeelding]

12.090kWp → 40 panelen → oost/zuid/west | Tibber | EV
Ik heb een Flatfix Fusion opstellen van 2 rijen met 3 panelen icm YC500i omvormers.Helhond schreef op woensdag 10 april 2019 @ 09:18:
Heeft er iemand ervaring met het plaatsen van micro omvormers i.c.m. Flatfix Fusion?
Ik wil zelf APS QS1 of YC600 micro-omvormers gaan plaatsen, maar meestal zie je dit vast aan de rails.
Nu werkt flatfix alleen met kokers over de korte kanten en zou niet weten hoe je deze moet fixeren.
Heeft iemand hier een duidelijk voorbeeld van?
Heb hetzelfde issue, wist ook niet waar ik ze moest plaatsen. Uiteindelijk heb ik ik de omvormers met tiewraps onder de zonnepanelen gehangen. Mijn panelen hebben aan de onderkant een aantal gaatjes. Daar heb ik een Tiewrap doorgedaan en die door de beugel van de YC500i gedaan. Zo "hangen" ze mooi zodat er ook wind langs kan waaien om te koelen en hangen ze tevens zo goed als droog en uit direct zonlicht.
Heb er zo geen foto van, maar als je dat heeeel graag wilt hebben kan ik van de week wellicht wel even het dak op.
@cville. Heb je nog grafieken van het eerste jaar en hoeveel procent afname in productie was er in die 5 jaar?
Dit is de beste die ik zo gauw kan vinden:Megalodon_67 schreef op woensdag 10 april 2019 @ 20:31:
@cville. Heb je nog grafieken van het eerste jaar en hoeveel procent afname in productie was er in die 5 jaar?

12.090kWp → 40 panelen → oost/zuid/west | Tibber | EV
Dat is best fors te noemen ik schat dat je daar zonder aftopping 3200-3300 zou hebben gehaald? Nu snap ik dat de hele marketing van sunpower draait om die degradatie van max 8% tot 92%.cville schreef op woensdag 10 april 2019 @ 20:42:
[...]
Dit is de beste die ik zo gauw kan vinden:
[Afbeelding]
Ik denk nog wel meer, MAAR aftoppen was ook het eerste jaar vrij zeldzaam. Daarom laat SunnyDesign maar een heel klein verlies zien (als ik me goed herinner 0.2%).stormfly schreef op woensdag 10 april 2019 @ 21:04:
[...]
Dat is best fors te noemen ik schat dat je daar zonder aftopping 3200-3300 zou hebben gehaald? Nu snap ik dat de hele marketing van sunpower draait om die degradatie van max 8% tot 92%.
12.090kWp → 40 panelen → oost/zuid/west | Tibber | EV
Met verlies doelde ik op de degradatie van de panelen, niet specifiek over het aftoppen want dat is inderdaad maar een paar % in de praktijk. Voor 5 jaar gaat het best snel, welk merk/type panelen heb je?cville schreef op woensdag 10 april 2019 @ 21:08:
[...]
Ik denk nog wel meer, MAAR aftoppen was ook het eerste jaar vrij zeldzaam. Daarom laat SunnyDesign maar een heel klein verlies zien (als ik me goed herinner 0.2%).
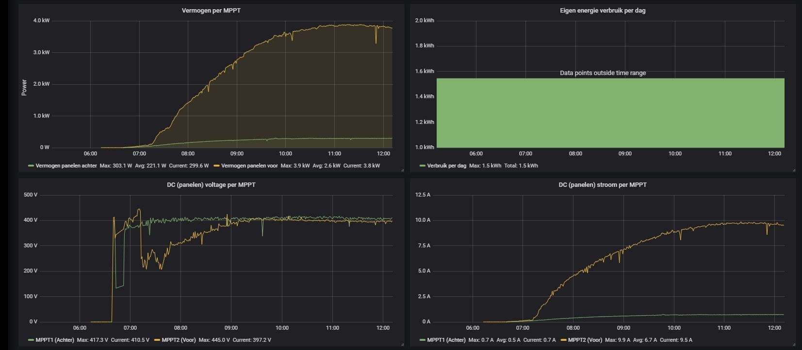
Bij mijn omvormer zie ik het volgende verschijnsel:
(is van vandaag)

Het gaat om de gele lijn in de grafiek links onder. Dat is de ZO string 12x320Wp op MPPT 2. Die groene is de identieke string op NW op MPPT 1.
Aan het begin van de dag zie je even het DC voltage omhoog schieten naar 445V. Dan schiet deze ineens naar circa 200V en klimt langzaam naar boven.
Aan de rechterkant zie je de DC stroom geleidelijk oplopen. Ik heb geen last van schaduw.
Ik zie dit met name bij dagen met een hoge opbrengst, dus zonnig waarschijnlijk ook aan het begin van de dag.
Is dit nu de werking van de MPPT waardoor het voltage naar beneden schiet en langzaam omhoog loopt naar de "normale 400V?
M.a.w. is dit normaal en waarom doet de MPPT dit?
(is van vandaag)

Het gaat om de gele lijn in de grafiek links onder. Dat is de ZO string 12x320Wp op MPPT 2. Die groene is de identieke string op NW op MPPT 1.
Aan het begin van de dag zie je even het DC voltage omhoog schieten naar 445V. Dan schiet deze ineens naar circa 200V en klimt langzaam naar boven.
Aan de rechterkant zie je de DC stroom geleidelijk oplopen. Ik heb geen last van schaduw.
Ik zie dit met name bij dagen met een hoge opbrengst, dus zonnig waarschijnlijk ook aan het begin van de dag.
Is dit nu de werking van de MPPT waardoor het voltage naar beneden schiet en langzaam omhoog loopt naar de "normale 400V?
M.a.w. is dit normaal en waarom doet de MPPT dit?
Hint, check z'n signaturestormfly schreef op woensdag 10 april 2019 @ 21:14:
[...]
Met verlies doelde ik op de degradatie van de panelen, niet specifiek over het aftoppen want dat is inderdaad maar een paar % in de praktijk. Voor 5 jaar gaat het best snel, welk merk/type panelen heb je?
Voor type zie mijn signature. Ik ben wel erg tevreden over de overall performance. Zoals je hieronder ziet, zit ik bijna altijd boven de 1000kWh/Wpstormfly schreef op woensdag 10 april 2019 @ 21:14:
[...]
Met verlies doelde ik op de degradatie van de panelen, niet specifiek over het aftoppen want dat is inderdaad maar een paar % in de praktijk. Voor 5 jaar gaat het best snel, welk merk/type panelen heb je?

12.090kWp → 40 panelen → oost/zuid/west | Tibber | EV
Ik ben starter (draai nog geen 2 weken) en monitor een aantal installaties in de omgeving op PV-output. Wat me opviel was dat, ondanks dat ik elke dag met forse achterstand begin door ca. 2,5 uur schaduw, ik meestal het hoogste score in efficiency. Dan realiseer je je al snel dat de winst zit in de 'versheid' van de installatie en dat ik over een paar jaar waarschijnlijk ook in de middenmoot zit.stormfly schreef op woensdag 10 april 2019 @ 21:14:
Met verlies doelde ik op de degradatie van de panelen, niet specifiek over het aftoppen want dat is inderdaad maar een paar % in de praktijk. Voor 5 jaar gaat het best snel, welk merk/type panelen heb je?
Nou die eyeopener had ik ook vandaag ;-) Ik heb de installatie pas sinds augustus en er deze week 4 panelen bij gelegd, alle maanden en karakteristieken zijn nog nieuw voor mij.Megalodon_67 schreef op woensdag 10 april 2019 @ 21:40:
[...]
Ik ben starter (draai nog geen 2 weken) en monitor een aantal installaties in de omgeving op PV-output. Wat me opviel was dat, ondanks dat ik elke dag met forse achterstand begin door ca. 2,5 uur schaduw, ik meestal het hoogste score in efficiency. Dan realiseer je je al snel dat de winst zit in de 'versheid' van de installatie en dat ik over een paar jaar waarschijnlijk ook in de middenmoot zit.
Je schrijft hier dat je geen last hebt van schaduw. Alleen geloof ik dat niet omdat ik dergelijke grafieken ken uit "mijn eigen" situatie. En daar is het toch echt schaduw.jobr schreef op woensdag 10 april 2019 @ 21:14:
Bij mijn omvormer zie ik het volgende verschijnsel:
(is van vandaag)
[Afbeelding: Omvormer1]
Het gaat om de gele lijn in de grafiek links onder. Dat is de ZO string 12x320Wp op MPPT 2. Die groene is de identieke string op NW op MPPT 1.
Aan het begin van de dag zie je even het DC voltage omhoog schieten naar 445V. Dan schiet deze ineens naar circa 200V en klimt langzaam naar boven.
Aan de rechterkant zie je de DC stroom geleidelijk oplopen. Ik heb geen last van schaduw.
Ik zie dit met name bij dagen met een hoge opbrengst, dus zonnig waarschijnlijk ook aan het begin van de dag.
Is dit nu de werking van de MPPT waardoor het voltage naar beneden schiet en langzaam omhoog loopt naar de "normale 400V?
M.a.w. is dit normaal en waarom doet de MPPT dit?
Omdat ik dat eerst ook niet geloofde ben ik hondsvroeg buiten foto's gaan maken, en zie, schaduw...
En op allerlei tijden in verschillende seizoenen foto's gemaakt. Je zou verbaasd staan.
I Bought Myself A Politician - MonaLisa Twins 2013: 7panelen(195Wp), maand later, 17. 3 jaar later 28 en gasloos. 5.5kWp O-W op 4.2kVA omvormer. 2018 'verhuisd'.
Stel het potentieel was 3,2 kW.iDEOwen schreef op woensdag 10 april 2019 @ 19:38:
Hi allen,
Ik heb sinds een klein weekje 11x 330Wp AUO panelen icm een Sunny Boy 3.0
Dus totaal 3630 Wp aan panelen, terwijl de Sunny Boy max 3000W output kan geven. Op zich snap ik het concept onderdimensionering wel, maar ik heb dus laatste dagen al meegemaakt dat de omvormer dus de beperkende factor is. Nu is het relatief koel, maar en nog geen hartje zomer. Maar is het verstandiger om toch een Sunny Boy 3.6 te nemen? Of zal de 3.0 toch efficiënter zijn?
Zie hier een grafiekje van vandaag:
[Afbeelding]
Dan mis je een driehoekje van 200W hoog x 3 uur, dus een oppervlak van 0,3 kWh.
Vandaag ben je 7 cent 'misgelopen'.
Hoeveel duurder was een 3.6 tegenover een 3.0?
Het ik-wil-een-warmtepomp FAQ topic- '23 MG5, douchen met wtw en Auer Edel Eau, verwarming met Vaillant Arotherm Plus.
Dat "omhoog schieten" komt doordat de zon op je panelen valt terwijl de MPPT nog niks doet (hij is nog in rust / uit vanwege nacht of geen zon). Dat gaat snel omdat je panelen onbelast zijn, en het loopt dan snel op tot Voc van je panelen.jobr schreef op woensdag 10 april 2019 @ 21:14:
Bij mijn omvormer zie ik het volgende verschijnsel:
(is van vandaag)
[Afbeelding: Omvormer1]
Het gaat om de gele lijn in de grafiek links onder. Dat is de ZO string 12x320Wp op MPPT 2. Die groene is de identieke string op NW op MPPT 1.
Aan het begin van de dag zie je even het DC voltage omhoog schieten naar 445V. Dan schiet deze ineens naar circa 200V en klimt langzaam naar boven.
Aan de rechterkant zie je de DC stroom geleidelijk oplopen. Ik heb geen last van schaduw.
Ik zie dit met name bij dagen met een hoge opbrengst, dus zonnig waarschijnlijk ook aan het begin van de dag.
Is dit nu de werking van de MPPT waardoor het voltage naar beneden schiet en langzaam omhoog loopt naar de "normale 400V?
M.a.w. is dit normaal en waarom doet de MPPT dit?
Zodra je boven de X volt komt kom je binnen de MPPT range en gaat hij het ideale spanning vs stroom punt zoeken (MPPT) om zo veel mogelijk op te wekken. De spanning zakt dan in omdat de MPPT het ideale punt zoekt wat afhankelijk is van de hoeveelheid zon / temp etc. In ideale omstandigheden is deze spanning Vmpp
Intel Core i7 2600K @ 5021Mhz | #1 24/7 stable overclock op Tweakers since 2012
Het zou kunnen dat het degradatie is, maar ik geloof er meer in dat het de speciale weersomstandigheden zijn, zoals lage buiten temperatuur, een windje uit de juiste richting, de helderheid van de hemel (instraling).stormfly schreef op woensdag 10 april 2019 @ 22:09:
[...]
Nou die eyeopener had ik ook vandaag ;-) Ik heb de installatie pas sinds augustus en er deze week 4 panelen bij gelegd, alle maanden en karakteristieken zijn nog nieuw voor mij.
Bij mij liggen de panelen er sinds vorige week 2 jaar op en zowel gisteren als vandaag ruim 1 uur continu aftoppen, dit heb ik in de afgelopen 2 jaar hiervoor niet gezien, wel dat het soms een tiental minuten is.
En terwijl er best wel wat stuifmeel/pollen/zooi op de panelen ligt, laatste tijd heeft het niet geregend...
Maar de tijd zal het leren
Het loopt niet op tot Voc. 2e deel van je reactie klopt beter. En dat inzakken van de spanning is schaduw.India Sierra schreef op donderdag 11 april 2019 @ 09:56:
[...] Dat "omhoog schieten" komt doordat de zon op je panelen valt terwijl de MPPT nog niks doet (hij is nog in rust / uit vanwege nacht of geen zon). Dat gaat snel omdat je panelen onbelast zijn, en het loopt dan snel op tot Voc van je panelen.
Zodra je boven de X volt komt kom je binnen de MPPT range en gaat hij het ideale spanning vs stroom punt zoeken (MPPT) om zo veel mogelijk op te wekken. De spanning zakt dan in omdat de MPPT het ideale punt zoekt wat afhankelijk is van de hoeveelheid zon / temp etc. In ideale omstandigheden is deze spanning Vmpp
Op een deel van de panelen. Tot het tegendeel bewezen is. (context)
I Bought Myself A Politician - MonaLisa Twins 2013: 7panelen(195Wp), maand later, 17. 3 jaar later 28 en gasloos. 5.5kWp O-W op 4.2kVA omvormer. 2018 'verhuisd'.
Het loopt idd niet helemaal op tot Voc omdat de MPPT actief wordt (Voc is circa 480V voor de 12 panelen).onetime schreef op donderdag 11 april 2019 @ 13:12:
[...]
Het loopt niet op tot Voc. 2e deel van je reactie klopt beter. En dat inzakken van de spanning is schaduw.
Op een deel van de panelen. Tot het tegendeel bewezen is. (context)
Als er geen stroom loopt, loopt de spanning op tot Voc door verzadiging van de junction.
Naast mogelijke schaduw, wat ik niet verwacht gezien de power curve, is de MPPT gewoon zijn werk aan het doen. Vandaar de spanningsval.
Intel Core i7 2600K @ 5021Mhz | #1 24/7 stable overclock op Tweakers since 2012
@India Sierra
Tijdelijk significante spanningsval = bypassdiodes = schaduw icm goed werkende MPPT.
Vmpp is vrijwel constant vs instraling, maar Impp vrijwel lineair.
Vandaar de bypassdiodes.
Tijdelijk significante spanningsval = bypassdiodes = schaduw icm goed werkende MPPT.
Vmpp is vrijwel constant vs instraling, maar Impp vrijwel lineair.
Vandaar de bypassdiodes.
Het ik-wil-een-warmtepomp FAQ topic- '23 MG5, douchen met wtw en Auer Edel Eau, verwarming met Vaillant Arotherm Plus.
Ik vermoed iets van 100 euro verschil. Het gaat mij er meer om wat ik op de langere zomerdagen zal missen, echter weet ik niet of de hogere temperaturen het aftoppen niet meer zal laten voordoen...Proton_ schreef op donderdag 11 april 2019 @ 08:51:
[...]
Stel het potentieel was 3,2 kW.
Dan mis je een driehoekje van 200W hoog x 3 uur, dus een oppervlak van 0,3 kWh.
Vandaag ben je 7 cent 'misgelopen'.
Hoeveel duurder was een 3.6 tegenover een 3.0?
Was me er niet van bewust dat Vmpp vrijwel niet veranderd tov instralingProton_ schreef op donderdag 11 april 2019 @ 13:35:
@India Sierra
Tijdelijk significante spanningsval = bypassdiodes = schaduw icm goed werkende MPPT.
Vmpp is vrijwel constant vs instraling, maar Impp vrijwel lineair.
Vandaar de bypassdiodes.

TIL
Intel Core i7 2600K @ 5021Mhz | #1 24/7 stable overclock op Tweakers since 2012
@iDEOwen Dat kunnen we inschatten 
Het is nu ca 10-15 graden koeler dan in de zomer.
De panelen hebben een vermogenscoefficiënt van ca -0.4%/K (zoek dat in de datasheet) dus in de zomer leveren ze 4-6% minder. In plaats van de top op 3,2 kW (zoals nu) zal de top op 3,07 kW komen te liggen.
Tel daar pollen, stof en barbecuedampen bij op en je zult geen aftoppen zien in de zomer.
Wellicht leuk voor je om volgend jaar te posten hoeveel uur je uiteindelijk afgetopt hebt.
Het is nu ca 10-15 graden koeler dan in de zomer.
De panelen hebben een vermogenscoefficiënt van ca -0.4%/K (zoek dat in de datasheet) dus in de zomer leveren ze 4-6% minder. In plaats van de top op 3,2 kW (zoals nu) zal de top op 3,07 kW komen te liggen.
Tel daar pollen, stof en barbecuedampen bij op en je zult geen aftoppen zien in de zomer.
Wellicht leuk voor je om volgend jaar te posten hoeveel uur je uiteindelijk afgetopt hebt.
Het ik-wil-een-warmtepomp FAQ topic- '23 MG5, douchen met wtw en Auer Edel Eau, verwarming met Vaillant Arotherm Plus.
Waarschijnlijk niet meer aftoppen of zelden.iDEOwen schreef op donderdag 11 april 2019 @ 13:41:
[...]
Ik vermoed iets van 100 euro verschil. Het gaat mij er meer om wat ik op de langere zomerdagen zal missen, echter weet ik niet of de hogere temperaturen het aftoppen niet meer zal laten voordoen...
Ik top nu ook af, in de afgelopen 2 zomers soms op de momenten dat een wolk voor de zon weg gaat, maar niet op dagen met alleen maar zon.
Ik heb een vraag met betrekking tot de regelgeving die ik zelf niet duidelijker kan vinden dan in de uitleg van het figuur in de OP staat.
In mijn geval geldt punt 4. Ik heb een plat dak waarop ik in verband met ruimtegebrek liefst een schans wil plaatsen. Nu is het zo dat de dakrand van mijn huis zeker 60cm hoog is en ik vroeg mij nu af hoe ik punt 4 moet interpreteren. Geldt de hoogte van het paneel als "dat wat boven de dakrand uit komt" of is het echt "de totale hoogte van de opstelling"? Het verschil is voor mijn geval nogal funest, met een overlap van 5 cm scheelt het 2 panelen die op het dak kunnen, 2 panelen die ik eigenlijk wel nodig heb.
Ik verwacht zelf dat het gaat om de hoogte van de schans maar misschien heeft iemand hier eerder mee van doen gehad.
In mijn geval geldt punt 4. Ik heb een plat dak waarop ik in verband met ruimtegebrek liefst een schans wil plaatsen. Nu is het zo dat de dakrand van mijn huis zeker 60cm hoog is en ik vroeg mij nu af hoe ik punt 4 moet interpreteren. Geldt de hoogte van het paneel als "dat wat boven de dakrand uit komt" of is het echt "de totale hoogte van de opstelling"? Het verschil is voor mijn geval nogal funest, met een overlap van 5 cm scheelt het 2 panelen die op het dak kunnen, 2 panelen die ik eigenlijk wel nodig heb.
Ik verwacht zelf dat het gaat om de hoogte van de schans maar misschien heeft iemand hier eerder mee van doen gehad.
@beefstick ik zou uitgaan van de dakrand. Dat is optisch in ieder geval correct.
I Bought Myself A Politician - MonaLisa Twins 2013: 7panelen(195Wp), maand later, 17. 3 jaar later 28 en gasloos. 5.5kWp O-W op 4.2kVA omvormer. 2018 'verhuisd'.
Verwijderd
Een verminderde degradatie van glas-glas zonnepanelen ten opzichte van glas-folie zonnepanelen, is uitgebreid bewezen door onder andere het onafhankelijke TUV testinstituut. Hierbij worden in een klimaatkamer verschillende versnelde levensduur testen uitgevoerd, om de impact van externe invloeden op het zonnepaneel te testen. Deze testen laten wij ook uitvoeren op onze zonnepanelen en liggen ook ten grondslag aan onze product- en vermogensgaranties.migjes schreef op zondag 3 maart 2019 @ 13:07:
[...]
klinkt als marketing, ruikt als marketing, ziet er uit als marketing, dus het is .....
leuk verhaal hoog glas-glas degradeert minder, maar kan dat ook door een externe partij worden geverifieerd. nop dus, jammer dan.
leuk verhaal 5 jaar all-risk en 30 jaar garantie, maar heb je de kleine letters al gelezen.
(die 30 jaar is vermogen garantie met een degradatie is van de fabrikant.
fabrikanten komen en gaan maar de kleine lettertjes blijven bestaan.)
ik zou dat goed doen als dat een echt punt voor je is.
(maar ik zelf zou het hele garantie verhaal gewoon negeren.)
LG heeft ook een glas-glas paneel als je dat zou willen.
dan noemen ze het bifacial.![]()
https://www.winkelman-zon...10/?display=tiles&merk=LG
(ook bifacial vind ik een beetje teveel marketing, werkt wel maar verwacht er niet al te veel van.)
Het is daarbij ook logisch te verklaren dat glas-glas zonnepanelen minder snel degraderen. In tegenstelling tot een glas-folie zonnepanelen, is er geen vochttoetreding door de achterzijde, waardoor het zonnepaneel veel minder veroudert door omgevingsfactoren.
De claim over de garantievoorwaarden is ook niet juist. De garantietermijn van 30 jaar is ook van toepassing op de productgarantie en niet alleen op de vermogensgarantie. Indien het zonnepaneel binnen deze periode faalt, vallen ook demontage, hermontage en transport onder de dekking van de garantie. Graag wil ik u vragen onze garantievoorwaarden hierop terug te lezen.
De waarde van een garantie is afhankelijk van de claimbaarheid hiervan. Hiertoe is van belang of het bedrijf in of buiten Europa is gevestigd en hoe het bestaansrecht wordt ingeschat.
Dat wat het paneel hoger is dan je dakrand. Steek je 10 cm boven de rand uit dan moet hij 10 cm uit de dakrand geplaatst worden. Op deze manier krijg je een zichtlijn van 45 graden vanaf de straat en is de installatie niet zichtbaar als je op de straat staat.beefstick schreef op donderdag 11 april 2019 @ 14:05:
Ik heb een vraag met betrekking tot de regelgeving die ik zelf niet duidelijker kan vinden dan in de uitleg van het figuur in de OP staat.
In mijn geval geldt punt 4. Ik heb een plat dak waarop ik in verband met ruimtegebrek liefst een schans wil plaatsen. Nu is het zo dat de dakrand van mijn huis zeker 60cm hoog is en ik vroeg mij nu af hoe ik punt 4 moet interpreteren. Geldt de hoogte van het paneel als "dat wat boven de dakrand uit komt" of is het echt "de totale hoogte van de opstelling"? Het verschil is voor mijn geval nogal funest, met een overlap van 5 cm scheelt het 2 panelen die op het dak kunnen, 2 panelen die ik eigenlijk wel nodig heb.
Ik verwacht zelf dat het gaat om de hoogte van de schans maar misschien heeft iemand hier eerder mee van doen gehad.
SMA STP10000TL20 met 10440 Wp 35°Zuid, Intergas Xtreme36 met Remeha Elga Ace 6kW
Heb je ook een link naar die testresultaten?Verwijderd schreef op donderdag 11 april 2019 @ 16:18:
[...]
Een verminderde degradatie van glas-glas zonnepanelen ten opzichte van glas-folie zonnepanelen, is uitgebreid bewezen door onder andere het onafhankelijke TUV testinstituut. Hierbij worden in een klimaatkamer verschillende versnelde levensduur testen uitgevoerd, om de impact van externe invloeden op het zonnepaneel te testen. Deze testen laten wij ook uitvoeren op onze zonnepanelen en liggen ook ten grondslag aan onze product- en vermogensgaranties.
Het is daarbij ook logisch te verklaren dat glas-glas zonnepanelen minder snel degraderen. In tegenstelling tot een glas-folie zonnepanelen, is er geen vochttoetreding door de achterzijde, waardoor het zonnepaneel veel minder veroudert door omgevingsfactoren.
De claim over de garantievoorwaarden is ook niet juist. De garantietermijn van 30 jaar is ook van toepassing op de productgarantie en niet alleen op de vermogensgarantie. Indien het zonnepaneel binnen deze periode faalt, vallen ook demontage, hermontage en transport onder de dekking van de garantie. Graag wil ik u vragen onze garantievoorwaarden hierop terug te lezen.
De waarde van een garantie is afhankelijk van de claimbaarheid hiervan. Hiertoe is van belang of het bedrijf in of buiten Europa is gevestigd en hoe het bestaansrecht wordt ingeschat.
Kan ze nergens vinden waar het wordt vergeleken met glas-glasfolie of glas-folie panelen.
En welke panelen worden dan precies vergeleken?
Waren jullie ook niet al een aantal keren overgekocht of failliet geweest?
Zonder links of onderbouwing lees ik alleen maar wat kreten hier.
Ieder product wat hier een account heeft verdedigt natuurlijk de eigen zaakjes. Maar we zijn hier redelijk sceptisch natuurlijk.
Tevens worden jullie door alleen maar lokale bedrijfjes verkocht en de grotere spelers verkopen jullie amper. Hoe zit dat?
Evengoed wel fijn dat we de vragen hier kunnen stellen.
onetime schreef op donderdag 11 april 2019 @ 02:54:
[...]
Je schrijft hier dat je geen last hebt van schaduw. Alleen geloof ik dat niet omdat ik dergelijke grafieken ken uit "mijn eigen" situatie. En daar is het toch echt schaduw.
Omdat ik dat eerst ook niet geloofde ben ik hondsvroeg buiten foto's gaan maken, en zie, schaduw...
En op allerlei tijden in verschillende seizoenen foto's gemaakt. Je zou verbaasd staan.
Dan zou de zon nog zo laag moeten staan dat deze nog achter een verderop gelegen huis zit en alleen de bovenste rij panelen zon krijgen.Proton_ schreef op donderdag 11 april 2019 @ 13:35:
@India Sierra
Tijdelijk significante spanningsval = bypassdiodes = schaduw icm goed werkende MPPT.
Vmpp is vrijwel constant vs instraling, maar Impp vrijwel lineair.
Vandaar de bypassdiodes.
Ik zal morgenochtend eens kijken als ik op tijd ben en de zon schijnt.
Idd, maakt niet uit.GAEvakYD schreef op donderdag 11 april 2019 @ 19:57:
Mijn installateur wil me wel tegemoet komen en de panelen, omvormer etc leveren voor dezelfde prijs als Winkelman en dan op uurbasis assisteren bij het aansluiten, dakdoorvoer, omvormer en meterkast. Prima deal lijkt me zo.
Mijn installateur zei wel dat ik even moest checken of ik wel BTW teruggave zou krijgen zodra ik meer dan 1 factuur heb en de installatie grotendeels zelf doe. Bijvoorbeeld als ik toch mijn spullen los koop en een bon van de uren krijg. Volgens mij maakt dit allemaal niets uit en kan ik meerdere facturen tot 1 totaalbedrag optellen toch? Ik zie op de diverse sites over BTW teruggaaf Zonnepanelen niet dat het perse 1 factuur moet zijn en ook niet dat je geen BTW teruggaven hebt als zelf de installatie doet.
Ik had ook 2 facturen ingediend en de aanvraag loopt.
Bij sites met btw teruggaaf is ook de mogelijkheid om meerdere facturen te uploaden.
Dus dien maar in. Komt goed
Ouddorp ZW 6.175 Wp — NO+ZO 7.825 Wp —Totaal 14.000 Wp
Leuk dat daarin precies datgene staat wat hier afgelopen december al bekend was.Megalodon_67 schreef op donderdag 11 april 2019 @ 21:23:
Bij NU.nl aandacht voor een vandaag verschenen TNO rapport 'Brandincidenten met fotovoltaïsche (PV) systemen in Nederland' (PDF).
Zie Andrehj in "Electriciteit opwekken met zonnepanelen (PV) deel 7" en Andrehj in "Electriciteit opwekken met zonnepanelen (PV) deel 7" voor het vervolg.
Misschien leest TNO hier wel mee...
[ Voor 4% gewijzigd door Andrehj op 11-04-2019 22:11 ]
WP: ME PUHZ-SW75YAA + ERSD-VM2D + EV-WP-TWS-1W 300; AC: ME MXZ-2F42VF + 2x MSZ-LN25VGV; PV: 14.08 kWp O/W + SMA STP 8.0; Vent: Zehnder Q600 ERV + Ubbink AirExcellent.
Dan is nu ook eens duidelijk dat je een echte krimptang moet gebruiken en niet met de platte tang.Megalodon_67 schreef op donderdag 11 april 2019 @ 21:23:
Bij NU.nl aandacht voor een vandaag verschenen TNO rapport 'Brandincidenten met fotovoltaïsche (PV) systemen in Nederland' (PDF).
Y'24
Een echte van 350 euro welteverstaan.RvV schreef op donderdag 11 april 2019 @ 22:13:
[...]
Dan is nu ook eens duidelijk dat je een echte krimptang moet gebruiken en niet met de platte tang.
Nope, mijn geknepen en gesoldeerde verbindingen zijn beter dan die met een krimptang. Maar laten we die discussie maar niet wéér voeren.RvV schreef op donderdag 11 april 2019 @ 22:13:
Dan is nu ook eens duidelijk dat je een echte krimptang moet gebruiken en niet met de platte tang.
OH die van mij was 20 euro dus die vliegt in brand dan?


Ik denk niet dat je tang in brand vliegt, maar het gebruik ervan is volgens het rapport geen garantie op een goede verbinding._-= Erikje =-_ schreef op vrijdag 12 april 2019 @ 08:55:
[...]
OH die van mij was 20 euro dus die vliegt in brand dan?![]()
• De originele krimptang kost ongeveer € 350, imitaties zijn veel goedkoper. Met
een imitatietang is een goede verbinding niet gegarandeerd.
Zoals zovelen ben ik geinteresseerd in zonnepanelen. Echter, het aanbod van bedrijven die ze aanbieden is enorm.
Heeft er iemand suggesties voor de omgeving Gouda voor een betrouwbaar bedrijf?
Heeft er iemand suggesties voor de omgeving Gouda voor een betrouwbaar bedrijf?
17x DMEGC DM300-M156-60BK @ Enphase | 3300Wp Oost & 1800Wp West (Gouda)
https://www.echteinstalla...lateur/2801-ZonnetechniekCliffie schreef op vrijdag 12 april 2019 @ 09:32:
Zoals zovelen ben ik geinteresseerd in zonnepanelen. Echter, het aanbod van bedrijven die ze aanbieden is enorm.
Heeft er iemand suggesties voor de omgeving Gouda voor een betrouwbaar bedrijf?
https://www.qbisnl.nl/zoeken/sub/Elektra/Zon%20PV
[ Voor 6% gewijzigd door Basement op 12-04-2019 09:47 ]
In navolging van mijn eerder gestelde vragen in dit topic, ook een aantal plaatjes wat SolarEdge in mijn geval doet.
14.30

15:00

16:30
14.30

15:00

16:30

[ Voor 15% gewijzigd door Borne op 12-04-2019 10:29 ]
Ik heb gezocht maar ik zie geen vragen over panelen van je? Wel over toegang tot de portal en dat is blijkbaar gelukt?Borne schreef op vrijdag 12 april 2019 @ 10:28:
In navolging van mijn eerder gestelde vragen in dit topic, ook een aantal plaatjes wat SolarEdge in mijn geval doet.
14.30
[Afbeelding]
15:00
[Afbeelding]
16:30
[Afbeelding]
Welke optimizer gebruik je?
Nog even aangaande MC4 tangen hier een duit in het zakje:
Ik heb in 2012 een tang gekocht van 60 euro bij een webshop in Nederland. Deze tang was dus van het type 'naamaak'. Deze deed prima zijn werk bij de eerste installatie. De 2e tot en met de 9e waar ik de DHZ mensen hielp met onder andere mijn tang ging dat ook nog goed. Bij installatie 11 merkte ik dat de tang het minder goed begon te doen en 2 weken later schoot er een mc4 stekker onder load uit zijn krimp. De vlamboog had een gat in het dakleer gebrand en gelukkig geen gewonden en de string brande zichzelf los en daarmee was de vlamboog uit. Ik heb toen meteen een Knipex MC4 set van zo'n 300 euro gehaald en hiermee alle stekkers van installatie 11 vervangen en het dak voorzien van een nieuw strookje dakleer. Het was schrikken hoor, je trok de meeste stekkers zonder al te veel moeite gewoon weer los.
Ik ben vervolgens nog teruggegaan naar installatie 10 en heb ook bij deze alle gekrompen stekkers vervangen, de meeste zaten nog goed, maar een enkeling ging toch sneller los dan zou moeten. Moraal van het verhaal: Zodra je regelmatig (5 a 6 x per jaar) iets met zonnepanelen doet, al dan niet beroepsmatig, doe jezelf een lol en koop een tang die bij de 1000ste krimp nog netzoveel druk zet als bij de eerste. Na de krimp geef ik hem ook altijd nog even een ruk voor de stekker er om gaat, gewoon om te kijken of de krimp goed is. Check ook even of het binnenwerkje van de stekker er goed inzit. Aandraaien met van die plasticen momentsleutels is ook erg fijn. MC4 stekkers kosten per setje los nog geen 2,5 euro, dus bestel er een paar extra en in geval van twijfel, afknippen en een nieuwe zetten.
Doe er je voordeel mee
Ik heb in 2012 een tang gekocht van 60 euro bij een webshop in Nederland. Deze tang was dus van het type 'naamaak'. Deze deed prima zijn werk bij de eerste installatie. De 2e tot en met de 9e waar ik de DHZ mensen hielp met onder andere mijn tang ging dat ook nog goed. Bij installatie 11 merkte ik dat de tang het minder goed begon te doen en 2 weken later schoot er een mc4 stekker onder load uit zijn krimp. De vlamboog had een gat in het dakleer gebrand en gelukkig geen gewonden en de string brande zichzelf los en daarmee was de vlamboog uit. Ik heb toen meteen een Knipex MC4 set van zo'n 300 euro gehaald en hiermee alle stekkers van installatie 11 vervangen en het dak voorzien van een nieuw strookje dakleer. Het was schrikken hoor, je trok de meeste stekkers zonder al te veel moeite gewoon weer los.
Ik ben vervolgens nog teruggegaan naar installatie 10 en heb ook bij deze alle gekrompen stekkers vervangen, de meeste zaten nog goed, maar een enkeling ging toch sneller los dan zou moeten. Moraal van het verhaal: Zodra je regelmatig (5 a 6 x per jaar) iets met zonnepanelen doet, al dan niet beroepsmatig, doe jezelf een lol en koop een tang die bij de 1000ste krimp nog netzoveel druk zet als bij de eerste. Na de krimp geef ik hem ook altijd nog even een ruk voor de stekker er om gaat, gewoon om te kijken of de krimp goed is. Check ook even of het binnenwerkje van de stekker er goed inzit. Aandraaien met van die plasticen momentsleutels is ook erg fijn. MC4 stekkers kosten per setje los nog geen 2,5 euro, dus bestel er een paar extra en in geval van twijfel, afknippen en een nieuwe zetten.
Doe er je voordeel mee
2280+1730(O)+1380(plat)+880(N)+2395Wp+640Wp PV (hoezo verslaafd) 3.5kW Houtkacheltje, 2.5 kW Panasonic airco, Loria 6008 duo, sinds 1-07-2018 gasloos E-label A
er zijn wat offtopic reacties verplaatst en gearchiveerd, als er daardoor posts niet helemaal meer kloppen, excuses

Wise enough to play the fool
Wat vinden jullie van de weidmuller insteek mc4 stekkers? Do or don't?
30 x Trina 390wp Op SE en Solis. | MHI 3,5kw
Ik heb deze topics gebruikt voor informatie en een apart topic voor mijn situatie geopend.stormfly schreef op vrijdag 12 april 2019 @ 11:01:
[...]
Ik heb gezocht maar ik zie geen vragen over panelen van je? Wel over toegang tot de portal en dat is blijkbaar gelukt?
Welke optimizer gebruik je?
Het zijn P505 optimizers van SolarEdge
@Speedfightserv Zeker hobbymatig een grote do 
Daar valt weinig aan te verprutsen en houdt de mensen weg van soldeer en B-kwaliteit krimptangen.
https://www.bluepowershop...V-Stecker_Sicherheit_.pdf
Daar valt weinig aan te verprutsen en houdt de mensen weg van soldeer en B-kwaliteit krimptangen.
https://www.bluepowershop...V-Stecker_Sicherheit_.pdf
Het ik-wil-een-warmtepomp FAQ topic- '23 MG5, douchen met wtw en Auer Edel Eau, verwarming met Vaillant Arotherm Plus.
Weet niet of dit al voorbij is gekomen??
Solar Edge lanceert een setapp bij hun nieuwe type omvormer
https://solarmagazine.nl/...talleren-van-zonnepanelen
Solar Edge lanceert een setapp bij hun nieuwe type omvormer
https://solarmagazine.nl/...talleren-van-zonnepanelen
Als je nergens aan begint zijn de gevolgen niet te overzien. PVoutput Officieel gasloos sinds 04-2016. 8kW VAA Zubadan (met 92L buffervat/hydraulische scheiding) voor de CV met 9 radiatoren.
De theorie klinkt goed, of het in de praktijk ook werkt weet ik niet. Heb ze nog niet zelf gebruikt. Ik twijfel nogal.......Speedfightserv schreef op vrijdag 12 april 2019 @ 11:17:
Wat vinden jullie van de weidmuller insteek mc4 stekkers? Do or don't?
2280+1730(O)+1380(plat)+880(N)+2395Wp+640Wp PV (hoezo verslaafd) 3.5kW Houtkacheltje, 2.5 kW Panasonic airco, Loria 6008 duo, sinds 1-07-2018 gasloos E-label A
Ze zeggen dan dat je hetzelfde merk connectors moet gebruiken, maar hoe weet je nou welk merk er aan je panelen zit, en waar ga je die stekkers halen?
Er werd al gesuggereerd om van je nieuwe zonnepanelen (Garantie!) de connector naar de omvormer af te knippen en hetzelfde merk als je aan de kabel zet er opnieuw aan te zetten.MIBRK schreef op vrijdag 12 april 2019 @ 14:00:
Ze zeggen dan dat je hetzelfde merk connectors moet gebruiken, maar hoe weet je nou welk merk er aan je panelen zit, en waar ga je die stekkers halen?
Het moet niet gekker worden...
Het lijkt met de lengte / plek van het contact in het huis te maken te hebben. Als dat zo is zou je ook op kunnen meten hoe diep het contact in het plastic zit. Als dat meer als ?mm is, dan is het niet ok.
Raar want je zou verwachten dat er een lang contact overlap is.
Ik zie nog niets over diameter van de pen of bus...
Ik zie persoonlijk ook risico in vervuiling van de connector tijdens transport, zand of andere rotzooi.
Van het eerste en laatste paneel (in de string) knip je de stekkers er af die die naar je omvormer gaan.MIBRK schreef op vrijdag 12 april 2019 @ 14:00:
Ze zeggen dan dat je hetzelfde merk connectors moet gebruiken, maar hoe weet je nou welk merk er aan je panelen zit, en waar ga je die stekkers halen?
En daar zet je de stekkers op die je zelf gebruikt
Er (moet) altijd een beschermdop op de connectors van de panelen zitten. Die trek je er pas op het laatste moment af/uit.DjAntoon schreef op vrijdag 12 april 2019 @ 14:33:
[...]
Ik zie persoonlijk ook risico in vervuiling van de connector tijdens transport, zand of andere rotzooi.
~40kWp,2xSE7k,Victron 3xMPII48/10kVA+Mppt450(200/100), 135kWh Docan LFP, 25kW houtkachel, 120 Heatpipes+1210L, linkedin
Dank je voor dit inzicht. Zo had ik er zelf nog niet eens over gedacht.Pietje555 schreef op donderdag 11 april 2019 @ 16:24:
[...]
Dat wat het paneel hoger is dan je dakrand. Steek je 10 cm boven de rand uit dan moet hij 10 cm uit de dakrand geplaatst worden. Op deze manier krijg je een zichtlijn van 45 graden vanaf de straat en is de installatie niet zichtbaar als je op de straat staat.
Een volgende vraag die nu op doemt. Ik heb 2 daken, een hoog dak en een laag dak. Het hoge dak wil ik vullen met de eerder genoemde schans met 8 panelen in zuid orientatie (op 3 graden na is dat perfect voor mijn huis).
Ik heb 10 of 11 panelen nodig dus er moet nog wat bij op het lage dak.
Overdag ben ik eigenlijk nooit thuis dus een zuid opstelling is misschien niet helemaal het beste. Oost-West zou misschien beter zijn.
Kan ik overwegen om de 3 andere panelen wel in oost-west opstelling te plaatsen (1 op oost 2 op west of alle 3 op west want 's-avonds is voor mij nuttiger dan 's-ochtends) of heeft dit totaal geen zin en kan ik beter alles op zuid plaatsen?
De reden om het lage dak niet compleet te vullen is dat ik het graag ook nog voor andere doeleinden wil gaan gebruiken. De ruimte die ik overhoud zou een ideaal uitbouw gedeelte vormen of in ieder geval dienst kunnen doen als terras.
[ Voor 10% gewijzigd door beefstick op 12-04-2019 15:02 ]
Iemand nog goede tips voor betaalbare plat dak frames die je aan zijkant en achterkant kunt dichtmaken?
Kijken nu naar Solarstell, maar dan kom ik voor een setje voor 8 panelen, incl 4 eindplaten en ballastprofiel al op 490 euro excl btw.
Ik ga totaal 21 frames plaatsen, waarvan ik er 8 niet met balast ga vastzetten, maar ga doorboren en met bouten en moeren aan het houten dak vastmaak. Dat dak vertrouw ik niet om veel balast extra bij op te leggen.
Kijken nu naar Solarstell, maar dan kom ik voor een setje voor 8 panelen, incl 4 eindplaten en ballastprofiel al op 490 euro excl btw.
Ik ga totaal 21 frames plaatsen, waarvan ik er 8 niet met balast ga vastzetten, maar ga doorboren en met bouten en moeren aan het houten dak vastmaak. Dat dak vertrouw ik niet om veel balast extra bij op te leggen.
Lekker duurzaam. Skoda Enyaq EV - First edtion, Alpha Innotec Brine warmtepomp (MSW2-6S), Totaal 12135 Wp aan Zonnepanelen geïnstalleerd.
zelfbouw (hout) is geen optie? Ik was voor minder dan 150 euro klaar voor 14 panelen. Juist door dichttimmeren van de zijkanten heb je minimale ballast nodig, zeker bij een 10% schans bijvoorbeeld.GAEvakYD schreef op vrijdag 12 april 2019 @ 15:28:
Iemand nog goede tips voor betaalbare plat dak frames die je aan zijkant en achterkant kunt dichtmaken?
Kijken nu naar Solarstell, maar dan kom ik voor een setje voor 8 panelen, incl 4 eindplaten en ballastprofiel al op 490 euro excl btw.
Ik ga totaal 21 frames plaatsen, waarvan ik er 8 niet met balast ga vastzetten, maar ga doorboren en met bouten en moeren aan het houten dak vastmaak. Dat dak vertrouw ik niet om veel balast extra bij op te leggen.
of is een schans niet wat je wilt?
Flatfix fusion? Die kan je volgens mij ook gewoon door de voeten vast zetten met schroeven.GAEvakYD schreef op vrijdag 12 april 2019 @ 15:28:
Iemand nog goede tips voor betaalbare plat dak frames die je aan zijkant en achterkant kunt dichtmaken?
Kijken nu naar Solarstell, maar dan kom ik voor een setje voor 8 panelen, incl 4 eindplaten en ballastprofiel al op 490 euro excl btw.
Ik ga totaal 21 frames plaatsen, waarvan ik er 8 niet met balast ga vastzetten, maar ga doorboren en met bouten en moeren aan het houten dak vastmaak. Dat dak vertrouw ik niet om veel balast extra bij op te leggen.
ZB: 60HP op 2x250L Orientatie: WZW 68°; Douche-WTW; PV: 18x QCell 6390Wp Noord/Zuid, APS QS1+YC600; WP: Panasonic 7kW J-gen ; Gasloos sinds 07-2020
Die had ik inderdaad ook gezien maar zijn volgens mij nog kostbaarder dan de SolarStell frames.Helhond schreef op vrijdag 12 april 2019 @ 15:40:
[...]
Flatfix fusion? Die kan je volgens mij ook gewoon door de voeten vast zetten met schroeven.
Lekker duurzaam. Skoda Enyaq EV - First edtion, Alpha Innotec Brine warmtepomp (MSW2-6S), Totaal 12135 Wp aan Zonnepanelen geïnstalleerd.
Ik heb ze dus gebruikt afgelopen week, had er een beetje een vreemd gevoel bij,Lardman schreef op vrijdag 12 april 2019 @ 13:40:
[...]
De theorie klinkt goed, of het in de praktijk ook werkt weet ik niet. Heb ze nog niet zelf gebruikt. Ik twijfel nogal.......
Je moet echt goed luisteren naar de klik en de kabel terug trekken om te kijken of je hem er niet zomaar uit trekt. Dit gebeurde een paar keer maar na het opnieuw indrukken zaten ze behoorlijk vast.
Draait nu al een week, heb gecontroleerd of ze niet warm werden oid, so far so good..
Was benieuwd wat de ervaringen zijn op tweakers..
30 x Trina 390wp Op SE en Solis. | MHI 3,5kw
Jawel ik wil een schans van 15% ofzo. Echter ben ik ook weer niet mega handig maar hout, maar dat is zeker een optie. Ik zag wel dat ik nog wat extra materialen te veel had staan. Dan kom ik op 360 euro voor 8 panelen incl zij en achterplaat. Dan valt het misschien nog wel mee tov zelfbouw frame wat aan materiaal ook al 150 euro kost. Misschien ben ik gewoon een mega gier en wil ik zo min mogelijk geld uitgeven.de Peer schreef op vrijdag 12 april 2019 @ 15:38:
[...]
zelfbouw (hout) is geen optie? Ik was voor minder dan 150 euro klaar voor 14 panelen. Juist door dichttimmeren van de zijkanten heb je minimale ballast nodig, zeker bij een 10% schans bijvoorbeeld.
of is een schans niet wat je wilt?
Al met al wel blij met de deal die ik nu heb. Waarbij ik voor rond de 4950 euro excl btw klaar ben straks.
Daarvoor krijg ik dan:
-21 panelen van 325 Wp. Totaal 6825 Wp
-Twee omvormers van Growatt omdat de platte daken uit elkaar staan en omdat het geheel over de Max van 25a van mijn fase gaat
-SolarStell schansen
Hiervoor moet ik wel zelf het meeste werk doen zoals schansen in elkaar zetten, panelen sjouwen en vastzetten en kabels aansluiten. De installateur komt her en der ondersteunen maar vooral de omvormers aansluiten, dakdoorvoeren maken en meterkast aansluiten.
De situatie na deze extra panelen is 18 panelen op schuindak en 21 op platdak. Mocht ik ooit nog iets willen dan heb ik nog plek voor 7 panelen op schuindak op zuid gericht.

Lekker duurzaam. Skoda Enyaq EV - First edtion, Alpha Innotec Brine warmtepomp (MSW2-6S), Totaal 12135 Wp aan Zonnepanelen geïnstalleerd.
Net vandaag bij mij afgeleverd: Flatfix Fusion voor EUR 0.09/Wp (volgens de FFF calculator-20%)GAEvakYD schreef op vrijdag 12 april 2019 @ 15:57:
[...]
Die had ik inderdaad ook gezien maar zijn volgens mij nog kostbaarder dan de SolarStell frames.
12.090kWp → 40 panelen → oost/zuid/west | Tibber | EV
Tuurlijk. Waarom niet. Ik zou ook zo min mogelijk uitgeven dan heb je een beter rendement. Mooie plannen heb je, ziet er goed uit. Het kan nog wel wat goedkoper door bijvoorbeeld voor 300Wp of zelfs 275 Wp panelen te gaan maar dan wordt je dak de beperkende factor als ik het goed begrijp en misschien wil je een bepaalde hoeveelheid opwekken.GAEvakYD schreef op vrijdag 12 april 2019 @ 16:56:
[...]
Jawel ik wil een schans van 15% ofzo. Echter ben ik ook weer niet mega handig maar hout, maar dat is zeker een optie. Ik zag wel dat ik nog wat extra materialen te veel had staan. Dan kom ik op 360 euro voor 8 panelen incl zij en achterplaat. Dan valt het misschien nog wel mee tov zelfbouw frame wat aan materiaal ook al 150 euro kost. Misschien ben ik gewoon een mega gier en wil ik zo min mogelijk geld uitgeven.![]()
Al met al wel blij met de deal die ik nu heb. Waarbij ik voor rond de 4950 euro excl btw klaar ben straks.
Daarvoor krijg ik dan:
-21 panelen van 325 Wp. Totaal 6825 Wp
-Twee omvormers van Growatt omdat de platte daken uit elkaar staan en omdat het geheel over de Max van 25a van mijn fase gaat
-SolarStell schansen
Hiervoor moet ik wel zelf het meeste werk doen zoals schansen in elkaar zetten, panelen sjouwen en vastzetten en kabels aansluiten. De installateur komt her en der ondersteunen maar vooral de omvormers aansluiten, dakdoorvoeren maken en meterkast aansluiten.
De situatie na deze extra panelen is 18 panelen op schuindak en 21 op platdak. Mocht ik ooit nog iets willen dan heb ik nog plek voor 7 panelen op schuindak op zuid gericht.
[Afbeelding]
Ik zat op 4200 euro Ex btw voor 28*270=7560Wp. maar dat was al vóór de grote prijsverlagingen van vorig jaar (importheffing die eraf ging).
Mijn houten schans was ook best goedkoop en dan heb ik alles nog nieuw bij de bouwmarkt gehaald (ook daar kan je op bezuinigen)
Nice dat is helemaal scherp.de Peer schreef op vrijdag 12 april 2019 @ 18:16:
[...]
Tuurlijk. Waarom niet. Ik zou ook zo min mogelijk uitgeven dan heb je een beter rendement. Mooie plannen heb je, ziet er goed uit. Het kan nog wel wat goedkoper door bijvoorbeeld voor 300Wp of zelfs 275 Wp panelen te gaan maar dan wordt je dak de beperkende factor als ik het goed begrijp en misschien wil je een bepaalde hoeveelheid opwekken.
Ik zat op 4200 euro Ex btw voor 28*270=7560Wp. maar dat was al vóór de grote prijsverlagingen van vorig jaar (importheffing die eraf ging).
Mijn houten schans was ook best goedkoop en dan heb ik alles nog nieuw bij de bouwmarkt gehaald (ook daar kan je op bezuinigen)
Ik heb inderdaad best een aardige opwekking nodig. Ik heb een huis die gasloos is met een aardbron en warmtepomp. Mijn 18 panelen die ik nu heb dekken nog net niet het huis verbruikt af. Daarnaast heb ik nu een EV auto waar 64kWh in gaat. Ik denk dat die gemiddeld per week ook 200 kWh pakt. Vandaar ook de 21 panelen extra.
Lekker duurzaam. Skoda Enyaq EV - First edtion, Alpha Innotec Brine warmtepomp (MSW2-6S), Totaal 12135 Wp aan Zonnepanelen geïnstalleerd.
De daksteunen van Flatfix klikken in het basiselement, bij een beetje een stevige wind waait je paneel weg en blijven je daksteunen achter op het dak.Helhond schreef op vrijdag 12 april 2019 @ 15:40:
[...]
Flatfix fusion? Die kan je volgens mij ook gewoon door de voeten vast zetten met schroeven.
Het vastschroeven van de daksteunen is vooral bedoeld voor gladde ondergronden of een dak met een helling van meer dan 3°.
Gebruik de montagematerialen waarvoor de fabrikant ze ontworpen heeft, je wilt het niet op je geweten hebben dat iemand jouw zelfgebouwde constructie op zijn hoofd krijgt als het hard gaat waaien.
Als je 45.000 - 50.000km rijdt per jaar dan kom je daar wel op idd.GAEvakYD schreef op vrijdag 12 april 2019 @ 18:39:
[...]
Nice dat is helemaal scherp.
Ik heb inderdaad best een aardige opwekking nodig. Ik heb een huis die gasloos is met een aardbron en warmtepomp. Mijn 18 panelen die ik nu heb dekken nog net niet het huis verbruikt af. Daarnaast heb ik nu een EV auto waar 64kWh in gaat. Ik denk dat die gemiddeld per week ook 200 kWh pakt. Vandaar ook de 21 panelen extra.
2x SE8K | 68x Talesun 300Wp | 16 oost, 16 west, 25 zuid, 11 noord | 20.400Wp | pvoutput.org | Mitsubishi Zubadan 14kW @ 50% vermogen
Ik ben blij dat de onlangs bij mij geplaatste se15k wel nog zo'n scherm heeft waarop ik bij behoefte heel veel kan aflezen. Is ook een bezuiniging van SE denk ik. Zou willen dat je als klant real time je data en productie kon monitoren. De huidige vetraagde doorgave is niet meer van deze tijd.Gasschuif schreef op vrijdag 12 april 2019 @ 12:02:
Weet niet of dit al voorbij is gekomen??
Solar Edge lanceert een setapp bij hun nieuwe type omvormer
https://solarmagazine.nl/...talleren-van-zonnepanelen
Venray Oost-West 16 kWp All electric, Nibe 2040 warmtepomp met VVM 320
Dat je iets koopt, en je "bezit" het niet helemaal, is niet meer van deze tijd.Elmonogrande schreef op vrijdag 12 april 2019 @ 23:48:
[...]
Ik ben blij dat de onlangs bij mij geplaatste se15k wel nog zo'n scherm heeft waarop ik bij behoefte heel veel kan aflezen. Is ook een bezuiniging van SE denk ik. Zou willen dat je als klant real time je data en productie kon monitoren. De huidige vetraagde doorgave is niet meer van deze tijd.
Jaja, je kan er ook de "internet" stekker uittrekken, maar dat is met SE niet voor iedereen weggelegd.
Ik zou persoonlijk aardig gekwetst zijn, dat de installateur (of SE) jouw installatie zonder kosten kan blijven monitoren voor eigen gewin. Daar mag best een vergoeding tegenover staan (in de vorm van gebruik van je internet aansluiting tenminste)
[ Voor 17% gewijzigd door AUijtdehaag op 13-04-2019 00:01 ]
Hoe snel ververst SMA op hun portal de data? Hoe dicht komt dit bij "realtime" ?AUijtdehaag schreef op vrijdag 12 april 2019 @ 23:58:
[...]
Ik zou persoonlijk aardig gekwetst zijn, dat de installateur (of SE) jouw installatie zonder kosten kan blijven monitoren voor eigen gewin. Daar mag best een vergoeding tegenover staan (in de vorm van gebruik van je internet aansluiting tenminste)
Om de 5 seconden.stormfly schreef op zaterdag 13 april 2019 @ 08:55:
[...]
Hoe snel ververst SMA op hun portal de data? Hoe dicht komt dit bij "realtime" ?
Ouddorp ZW 6.175 Wp — NO+ZO 7.825 Wp —Totaal 14.000 Wp
Grafiek loopt wat achter soms via sunnyportal, maar de eigen ingebouwde webserver, bij de nieuwe modellen, is heel snel.stormfly schreef op zaterdag 13 april 2019 @ 08:55:
[...]
Hoe snel ververst SMA op hun portal de data? Hoe dicht komt dit bij "realtime" ?
En dan kan je hem zelf nog uitlezen via sbfspot of modbus tcp/ip
[ Voor 7% gewijzigd door AUijtdehaag op 13-04-2019 09:05 ]
Dat is lokaal neem ik aan? Want dat schaalt niet op de servers van sunnyportal?
Maar dat is wel leuk en snel. Die nieuwe SE (zonder display) heeft een API, maar ik heb nog niet gevonden wat daar de snelheid van is. Optimizers babbelen volgens mij per 5 minuten allemaal 1x?
Ik vind het toch een gemis dat SMA via hun sunnyportal, maar zeer beperkte gegevens verstrekt.AUijtdehaag schreef op zaterdag 13 april 2019 @ 09:01:
[...]
Grafiek loopt wat achter soms via sunnyportal, maar de eigen ingebouwde webserver, bij de nieuwe modellen, is heel snel.
En dan kan je hem zelf nog uitlezen via sbfspot of modbus tcp/ip
Ook loopt de dagopbrengst erg achter in sunnyportal, terwijl het live vermogen elke 5 sec wordt geüpdate.
Om via bv. sbfspot als nog deze gegevens te verkrijgen, vind ik niet erg praktisch.
@RemmyB83
Dan gebruik je toch modbus tcp/ip in combinatie met node-red/influxdb/grafana ?
Meerdere wegen naar Rome hoor..
En ik gebruik ze allemaal tegelijk om er te komen...

(copyright @JoKo )
Afhankelijk zijn van een website van de fabrikant is nooit slim. Eigen logging wel.
Zoals @migjes hieronder uitlegt, is het "soms" van belang, "meer" te kunnen zien.
Anders had ik zelf nooit ontdekt, waarom optitrac niet werkt met de ene SMA en wel met de andere SMA bij mijn panelen
Edit: en als je wilt vergelijken met anderen systemen is SBFspot en pvoutput toch wel erg handig. (of een youless met kWh meter)
Dan gebruik je toch modbus tcp/ip in combinatie met node-red/influxdb/grafana ?
Meerdere wegen naar Rome hoor..
En ik gebruik ze allemaal tegelijk om er te komen...

(copyright @JoKo )
Afhankelijk zijn van een website van de fabrikant is nooit slim. Eigen logging wel.
Zoals @migjes hieronder uitlegt, is het "soms" van belang, "meer" te kunnen zien.
Anders had ik zelf nooit ontdekt, waarom optitrac niet werkt met de ene SMA en wel met de andere SMA bij mijn panelen
Edit: en als je wilt vergelijken met anderen systemen is SBFspot en pvoutput toch wel erg handig. (of een youless met kWh meter)
[ Voor 42% gewijzigd door AUijtdehaag op 13-04-2019 11:18 ]
om de 5 sec zou goed kunnen.stormfly schreef op zaterdag 13 april 2019 @ 08:55:
[...]
Hoe snel ververst SMA op hun portal de data? Hoe dicht komt dit bij "realtime" ?
(is een beetje rap, maar verschilt per merk en model)
ik zelf lees de omvormer(niet sma, maar maakt eigenlijk weinig uit) uit per minder als 1 seconde (0,8).
meer krijg ik er niet uit geperst.
er kan niet veel meer over de draad geperst worden.
je moet hiervoor rechtstreeks de poort aanspreken en dan kom je er snel achter dat je eigenlijk tegen een soort van ouderwetse hayes modem aan het spreken bent.
dat ze die beperkte baut-rate nu over ethernet of wifi blauwetand gooien maakt het niet sneller. helaas.
maar met die snelheden zie je al heel wat andere dingen die je niet zou verwachten als je alleen de standaard software gebruikt.
voorbeeld: de omzetting efficiëntie die word soms gerapporteerd als 105%, dat kan natuurlijk niet.
maar na een 105% is het in de volgende regel dan vaak een kleine 92%.
dat kan dan wel kloppen, want de condensatoren zijn best flink en kunnen dus best een paar seconde opbrengst bufferen en dat gooit de efficiëntie berekening in de war..
dus als je geen gemiddelde neemt van een paar log regels, dan zien de cijfers er vreemd uit.
als je panelen uit een onweersbui komen (dus lucht schoon, panelen gekoeld, volle zon.) dan zie je de Vmpp omhoog knallen en dan later de mpp zich er op afstellen en zakt de Vmpp.
wat je wel kunt zien, zodra je maar <200Vmpp hebt, dan zie je de Vmpp wel meer zwabberen.
met meer als >200Vmpp zie je meer stabiliteit.
maar dat staat eigenlijk ook gewoon in de specificaties.
(als je een fatsoenlijk merk gebruikt word dat wel aan gegeven.
de 200Vmpp dan ook vervangen voor dat getal en je eigen drempel waarde.
je hoeft de marketing waarde niet te geloven die gegeven word.)
iets als optitrack/mppscanning/pvsweep dat zie je dan weer niet.
dat gaat waarschijnlijk te snel.
maar je ziet wel een klein dipje om de 15 minuten (waar op dan weer de mppscanning staat ingesteld).
heb je er verder iets aan, om zo te loggen.
nop eigenlijk niet, maar geeft wel inzicht in hoe het werkt.
[ Voor 3% gewijzigd door migjes op 13-04-2019 11:01 ]
7x245Wp(15 graden) + 7x245Wp(45 graden) op oost en 10x300Wp(45 graden) op west. (4kW omvormer)
Ik zou je niet teveel laten leiden door lage prijzen. Beter goed spul en goed geïnstalleerd en wat meer betalen dan slecht spul en slecht geïnstalleerd voor de laagste prijs.Cliffie schreef op vrijdag 12 april 2019 @ 09:32:
Zoals zovelen ben ik geinteresseerd in zonnepanelen. Echter, het aanbod van bedrijven die ze aanbieden is enorm.
Heeft er iemand suggesties voor de omgeving Gouda voor een betrouwbaar bedrijf?
Wellicht zou je in de buurt eens aan kunnen bellen bij mensen en vragen of je mag kijken hoe het erbij ligt en waar zij het hebben laten doen.
@Elmonogrande
Geen sma hier maar steca's, echter lees ik geen omvormers uit, dan zou ik overigens meer opwek hebben
maar ik lees de meterkast kWh meters uit met een netduino die pulsen telt van 4 kWh meters en een temperatuur sensor aangesloten heeft. Om de 10 sec refresh lokaal en elke minuut naar pvoutput.
Op de ipad is dat zo.

Er staat noord maar is oost-zuid -west, noord moet er nog een keer bij zodat hij meegeteld wordt.
@Cliffie
Zelf doen? Bij plat dak al helemaal simpel.
Geen sma hier maar steca's, echter lees ik geen omvormers uit, dan zou ik overigens meer opwek hebben
Op de ipad is dat zo.

Er staat noord maar is oost-zuid -west, noord moet er nog een keer bij zodat hij meegeteld wordt.
@Cliffie
Zelf doen? Bij plat dak al helemaal simpel.
Noord-Oost-Zuid-West 11640Wp Totaal Live, Netduino advanced pv logging
Zelf zit ik er om te kijken maar mijn vriendin vind ze lelijk.
Wij hebben een paar platte daken waar ik wel wat plat kan opleggen. Oud jaren 30 woning waar veer is bijgebouwd.
Hoeveel verlies zou ik hebben als ik ze plat leg? Dit om me wat meer te verdiepen in de omvormers.
Ik hoop een stuk of 10 panelen kwijt te kunnen.
Wij hebben een paar platte daken waar ik wel wat plat kan opleggen. Oud jaren 30 woning waar veer is bijgebouwd.
Hoeveel verlies zou ik hebben als ik ze plat leg? Dit om me wat meer te verdiepen in de omvormers.
Ik hoop een stuk of 10 panelen kwijt te kunnen.
@TimK1990
Dat kan @Grolsch je het beste vertellen.
Grolsch in "Elektriciteit opwekken met zonnepanelen (PV) Deel 8"
Neem dan panelen met een "gootje" voor het vuil af te voeren
https://eu-solar.panasonic.net/nl/2969.htm
Dat kan @Grolsch je het beste vertellen.
Grolsch in "Elektriciteit opwekken met zonnepanelen (PV) Deel 8"
Neem dan panelen met een "gootje" voor het vuil af te voeren
https://eu-solar.panasonic.net/nl/2969.htm

Grafiek van een paar dagen geleden:

Is dit een mooie grafiek of kan ik beter wat panelen weghalen? Dit is 5080 Wp op een StecaGrid 4200 afgezekerd op 16 Ampère. Het topt af bij 4,1 kW in de meterkast (gemeten in de meterkast, de omvormer hangt elders)
Link: https://www.pvoutput.org/...6367&dt=20190412&gs=0&m=0

Is dit een mooie grafiek of kan ik beter wat panelen weghalen? Dit is 5080 Wp op een StecaGrid 4200 afgezekerd op 16 Ampère. Het topt af bij 4,1 kW in de meterkast (gemeten in de meterkast, de omvormer hangt elders)
Link: https://www.pvoutput.org/...6367&dt=20190412&gs=0&m=0
[ Voor 13% gewijzigd door Dre op 13-04-2019 17:52 ]
Precies goed, niks meer aan doen! Hooguit een 20A automaat, die 16 heeft het veel te zwaar, dat gaat een keer mis met zoveel uren 17A op zijn barst.Dre schreef op zaterdag 13 april 2019 @ 17:43:
Grafiek van een paar dagen geleden:
[Afbeelding]
Is dit een mooie grafiek of kan ik beter wat panelen weghalen? Dit is 5080 Wp op een StecaGrid 4200 afgezekerd op 16 Ampère. Het topt af bij 4,1 kW in de meterkast (gemeten in de meterkast, de omvormer hangt elders)
Link: https://www.pvoutput.org/...6367&dt=20190412&gs=0&m=0
Noord-Oost-Zuid-West 11640Wp Totaal Live, Netduino advanced pv logging
Zouden jullie een keertje naar mijn topic willen kijken over panelen op oost-west strings en jullie comentaar willen geven?
https://gathering.tweaker...message/58561460#58561460
Ik heb de laatste ween na plaatsing van de panelen wat posts toegevoegd met foto's alleen geen reacties meer gehad
Ik zou het zeer op prijs stellen als er reacties gegeven worden
https://gathering.tweaker...message/58561460#58561460
Ik heb de laatste ween na plaatsing van de panelen wat posts toegevoegd met foto's alleen geen reacties meer gehad
Ik zou het zeer op prijs stellen als er reacties gegeven worden
Toshiba daiseikai 9 RAS-13 PKGPV-E, PV 16 X 270 w oost, 8 x 275 w solarwatt panelen op west samen met 8 panelen op oost parallel op 1 mppt (Growatt 4200 MTL-S)
Let erop dat bij zo'n dak waarbij er trapezium of driehoekige dakvlakken zijn dat daar waar de nok loopt vanaf de goot naar boven toe tussen 2 vlakken in, dat daar onder de pannen heel moeilijk opschuiven.GAEvakYD schreef op vrijdag 12 april 2019 @ 16:56:
[...]
Jawel ik wil een schans van 15% ofzo. Echter ben ik ook weer niet mega handig maar hout, maar dat is zeker een optie. Ik zag wel dat ik nog wat extra materialen te veel had staan. Dan kom ik op 360 euro voor 8 panelen incl zij en achterplaat. Dan valt het misschien nog wel mee tov zelfbouw frame wat aan materiaal ook al 150 euro kost. Misschien ben ik gewoon een mega gier en wil ik zo min mogelijk geld uitgeven.![]()
Al met al wel blij met de deal die ik nu heb. Waarbij ik voor rond de 4950 euro excl btw klaar ben straks.
Daarvoor krijg ik dan:
-21 panelen van 325 Wp. Totaal 6825 Wp
-Twee omvormers van Growatt omdat de platte daken uit elkaar staan en omdat het geheel over de Max van 25a van mijn fase gaat
-SolarStell schansen
Hiervoor moet ik wel zelf het meeste werk doen zoals schansen in elkaar zetten, panelen sjouwen en vastzetten en kabels aansluiten. De installateur komt her en der ondersteunen maar vooral de omvormers aansluiten, dakdoorvoeren maken en meterkast aansluiten.
De situatie na deze extra panelen is 18 panelen op schuindak en 21 op platdak. Mocht ik ooit nog iets willen dan heb ik nog plek voor 7 panelen op schuindak op zuid gericht.
[Afbeelding]
Als het een ver huis is en de pannen zijn geschroefd / gehookt, dan kan je daar wel wat mee spelen, maar zijn ze vastgezet met cement / flexim dan verlies je aardig wat dak oppervlak.
Dus mocht je dit plan willen uitvoeren dan raad ik je aan voor dat je gaat bestellen, even de railsen uit te tekenen op het dak (er zijn hele handige krijtjes te koop in de ijzerwarenzaak) en kijk of je daadwekelijk de haken kan plaatsen waar ze moeten.
Vooral het dak met 18 stuks word misschien een uitdaging
ZZP'er in de solar (werkvoorbereiding / voorman / plaatsen) sinds 2009 fulltime met PV bezig. Met houtkachel en warmtepomp gasvrij!
Goede opmerking. Bij ons zit blijkbaar haast elke pan geschroefd en konden ze bij de bovenste 3 of 4 rijen pannen geen dakhaken ertussen krijgen. Helaas liggen de pannen daarom nu lager op het dak dan ik gewild had.Andre1973 schreef op zaterdag 13 april 2019 @ 23:29:
[...]
Let erop dat bij zo'n dak waarbij er trapezium of driehoekige dakvlakken zijn dat daar waar de nok loopt vanaf de goot naar boven toe tussen 2 vlakken in, dat daar onder de pannen heel moeilijk opschuiven.
Als het een ver huis is en de pannen zijn geschroefd / gehookt, dan kan je daar wel wat mee spelen, maar zijn ze vastgezet met cement / flexim dan verlies je aardig wat dak oppervlak.
Dus mocht je dit plan willen uitvoeren dan raad ik je aan voor dat je gaat bestellen, even de railsen uit te tekenen op het dak (er zijn hele handige krijtjes te koop in de ijzerwarenzaak) en kijk of je daadwekelijk de haken kan plaatsen waar ze moeten.
Vooral het dak met 18 stuks word misschien een uitdaging
8x330 NO12.5°, 8x330 ZW12.5°, 8x350 ZW60°, 8x325 NO10°, SE8K, P500. 6x410 ZW10° Enphase
Ik ga ook inderdaad niet voor de laagste prijs, maar wil het idee hebben dat er goed op mijn specifieke situatie wordt ingegaan. Heb een aantal lokale aanbieders gemaild, nu afwachten. Het schijnt behoorlijk druk te zijn, iedereen wil die dingen nu...fisherman schreef op zaterdag 13 april 2019 @ 12:31:
[...]
Ik zou je niet teveel laten leiden door lage prijzen. Beter goed spul en goed geïnstalleerd en wat meer betalen dan slecht spul en slecht geïnstalleerd voor de laagste prijs.
Wellicht zou je in de buurt eens aan kunnen bellen bij mensen en vragen of je mag kijken hoe het erbij ligt en waar zij het hebben laten doen.
17x DMEGC DM300-M156-60BK @ Enphase | 3300Wp Oost & 1800Wp West (Gouda)
Zelf doen zie ik niet zitten. Een schroef in de muur is al een uitdaging....Rol-Co schreef op zaterdag 13 april 2019 @ 13:15:
@Cliffie
Zelf doen? Bij plat dak al helemaal simpel.
17x DMEGC DM300-M156-60BK @ Enphase | 3300Wp Oost & 1800Wp West (Gouda)
Cliffie schreef op zondag 14 april 2019 @ 09:58:
[...]
Zelf doen zie ik niet zitten. Een schroef in de muur is al een uitdaging....
Noord-Oost-Zuid-West 11640Wp Totaal Live, Netduino advanced pv logging
Nope! Jaren 70 woning met zadeldak.
17x DMEGC DM300-M156-60BK @ Enphase | 3300Wp Oost & 1800Wp West (Gouda)
Ik ga volgende week het dak op om bij mijn ouders een nieuwe set van 12 panelen te plaatsen naast de 13 huidige panelen, een leuke upgrade 
Ik ben opzoek naar een platdak montage systeem waarbij minimale ballast benodigd is. Ik kwam uit van flatfix fusion en valk pro+
Hebben jullie nog suggesties,tips of aanbevolen adresjes?
Ik ben opzoek naar een platdak montage systeem waarbij minimale ballast benodigd is. Ik kwam uit van flatfix fusion en valk pro+
Hebben jullie nog suggesties,tips of aanbevolen adresjes?
[ Voor 3% gewijzigd door revolution-nl op 14-04-2019 10:26 ]
Vroemt met EV | 10.000WP | 14kWh Thuisaccu | 2x MHI SRK/SRC 35 ZS | LG-WH27s Boiler
Na een tijd meelezen, toch ook maar even een eigen topic:
zonnepanelen plaatsen, check
Hopelijk kan ik me snel inhoudelijker in dit topic kunnen gaan mengen dan met mooie grafiekjes!
zonnepanelen plaatsen, check
Hopelijk kan ik me snel inhoudelijker in dit topic kunnen gaan mengen dan met mooie grafiekjes!
Met zeer lage ballast, K2 systeem https://k2-systems.com/en/products/s-dome-flat-roof-systemrevolution-nl schreef op zondag 14 april 2019 @ 10:25:
Ik ga volgende week het dak op om bij mijn ouders een nieuwe set van 12 panelen te plaatsen naast de 13 huidige panelen, een leuke upgrade
Ik ben opzoek naar een platdak montage systeem waarbij minimale ballast benodigd is. Ik kwam uit van flatfix fusion en valk pro+
Hebben jullie nog suggesties,tips of aanbevolen adresjes?
https://k2-systems.com/en/products/s-rock-flat-roof-system
O.a, Hier verkrijgbaar, https://www.solar-nu-webs...aal--clickfit/k2-systems/
Is dat niet wat overkill en onnodig? Ik dacht dat de kleinste interval 5 min. is bij PVOutput?Rol-Co schreef op zaterdag 13 april 2019 @ 13:15:
[...]
Om de 10 sec refresh lokaal en elke minuut naar pvoutput.
[...]
https://pvoutput.org/help.html#api-addstatus
Het is een gratis service, dit kost ze wel extra dataverkeer zo
De YouLess hier hanteert dat ook, die upload ook maar elke 5 min.
[ Voor 16% gewijzigd door ThinkPad op 14-04-2019 13:23 ]
Nope, zie je pieken beter, kost hun en mij extra data inderdaad maar daar betaal ik de 15 aud voor elk jaar.ThinkPadd schreef op zondag 14 april 2019 @ 13:21:
[...]
Is dat niet wat overkill en onnodig? Ik dacht dat de kleinste interval 5 min. is bij PVOutput?
https://pvoutput.org/help.html#api-addstatus
Het is een gratis service, dit kost ze wel extra dataverkeer zo
Heel veel doen dat per minuut.
Ja , zeer irritant vind je niet? Zie je nog niks.De YouLess hier hanteert dat ook, die upload ook maar elke 5 min.
[ Voor 17% gewijzigd door Rol-Co op 14-04-2019 13:46 ]
Noord-Oost-Zuid-West 11640Wp Totaal Live, Netduino advanced pv logging
Je moet wat geluk hebben. Ik had eind februari de offerte getekend en eind maart op het dak.Cliffie schreef op zondag 14 april 2019 @ 09:58:
[...]
Ik ga ook inderdaad niet voor de laagste prijs, maar wil het idee hebben dat er goed op mijn specifieke situatie wordt ingegaan. Heb een aantal lokale aanbieders gemaild, nu afwachten. Het schijnt behoorlijk druk te zijn, iedereen wil die dingen nu...
Ik heb inmiddels panelen binnen voor op mijn houthok. Zit alleen te dubben hoe ik ze moet vastmaken. Er liggen dakpans gewijs douglas planken op, die zijn vastgeschroefd in balken.
In bijvoorbeeld: de Peer in "Electriciteit opwekken met zonnepanelen (PV) deel 7" van @de Peer zie ik panelen op hout liggen, maar wat gebruik je nu om het te bevestigen? Zijn dat gewoon schroeven met ringen?
Iemand een idee wat het handigst is? Ik wil ze eigenlijk niet op rails leggen, want ik wil behalve stroom ook minder water op het houten dak krijgen. Het zijn 5 panelen en ze komen landscape te liggen ivm met de breedte van het dak
In bijvoorbeeld: de Peer in "Electriciteit opwekken met zonnepanelen (PV) deel 7" van @de Peer zie ik panelen op hout liggen, maar wat gebruik je nu om het te bevestigen? Zijn dat gewoon schroeven met ringen?
Iemand een idee wat het handigst is? Ik wil ze eigenlijk niet op rails leggen, want ik wil behalve stroom ook minder water op het houten dak krijgen. Het zijn 5 panelen en ze komen landscape te liggen ivm met de breedte van het dak
Dit topic is gesloten.
Let op:
Dit is een algemeen topic met als scope "opwekken met pv". Kijk voordat je een vraag stelt altijd in de topicstart, daar staat veel info in.
~[font size=20]~[bgcolor=white]Eigen offertes / specifieke situaties horen in een eigen topic~[/bgcolor]~[/font].
Hier een berichtje maken en verwijzen naar je eigen topic is ok.
elektrapraat (kabeltjes, zekeringen, etc) kan hier: Het grote topic voor Elektra huisinstallaties - Deel 1
opscheppen over je productie? dat kan hier: Topicreeks: Het grote "jouw productie" topic
Precies je opbrengst loggen? Dat kan op: Datalogging: PV systemen
Loggen naar PV output? hier: PVOutput info en discussie of opmerkingen topic
en hoe zit het dan met de BTW? Nieuws: Zonnepanelen en de btw
Dit is een algemeen topic met als scope "opwekken met pv". Kijk voordat je een vraag stelt altijd in de topicstart, daar staat veel info in.
~[font size=20]~[bgcolor=white]Eigen offertes / specifieke situaties horen in een eigen topic~[/bgcolor]~[/font].

Hier een berichtje maken en verwijzen naar je eigen topic is ok.
elektrapraat (kabeltjes, zekeringen, etc) kan hier: Het grote topic voor Elektra huisinstallaties - Deel 1
opscheppen over je productie? dat kan hier: Topicreeks: Het grote "jouw productie" topic
Precies je opbrengst loggen? Dat kan op: Datalogging: PV systemen
Loggen naar PV output? hier: PVOutput info en discussie of opmerkingen topic
en hoe zit het dan met de BTW? Nieuws: Zonnepanelen en de btw