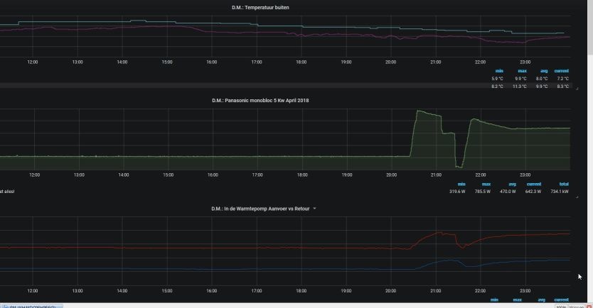
Hij meet dan toch de watertemperatuur in de warmtepomp? Die koelt relatief snel af om dat die buiten staat. De vloer koelt dan ook niet snel af, zou ik verwachten.Rol-Co schreef op zondag 23 december 2018 @ 11:03:
@LangeFries
Bij mij is het niet alleen op water temperatuur, ook op de ruimte sensor. Dan is het veel hoor met 4-5 graden.
Op de water temp is het ook niet handig omdat hij 2 graden door loopt boven setpoint, 3 er onder weer aan gaat, dat afkoelen van een vloer duurt lang, het opwarmen ook dus krijg je een rare grote schommeling in vloertemperatuur.
Pana H heeft de volgende keuzes
1 = vaste Ta ( directe stooklijn)
2 = Compensatiecurve (WAR) met ruimtesensor/thermostaat
3 = Compensatiecurve (WAR) met watertemperatuur
Ik twijfel tussen 2 of 3.
Gasloos. Mitsubishi scr-m60v-200d-set. Zonnepanelen 5760wp. Marstek Venus E V2. 5,12 KWh




/u/668766/crop5dc1e9cc6e7c4_cropped.png?f=community) 
            :strip_icc():strip_exif()/u/24831/fsn-rin.jpg?f=community) 
            :strip_icc():strip_exif()/u/109456/bigass3.jpg?f=community) 
            :strip_icc():strip_exif()/u/214605/crop5db1350c03392_cropped.jpeg?f=community) 
            :strip_icc():strip_exif()/u/297036/crop5bb5121e5b86a_cropped.jpeg?f=community) 
            

:strip_icc():strip_exif()/u/183368/crop627e5ba0436e8_cropped.jpg?f=community) 
             
                                                


:strip_icc():strip_exif()/u/568410/crop580b34f3bb446_cropped.jpeg?f=community) 
            

 
  :strip_icc():strip_exif()/u/306691/crop5aa2b39ca1992_cropped.jpeg?f=community) 
             
  :strip_icc():strip_exif()/u/80031/crop5de22a11a1a45_cropped.jpeg?f=community) 
             
  :strip_icc():strip_exif()/u/216842/DSCF1740.jpg?f=community) 
            /u/713080/crop599f310dba30d.png?f=community) 
            :strip_icc():strip_exif()/u/38791/crop5e5e67ffc8b64_cropped.jpeg?f=community) 
            :strip_icc():strip_exif()/u/192109/zonnebloem.jpg?f=community) 
             Dit topic is gesloten.
 
                                                            Dit topic is gesloten.