Homey, Homewizard battery 2x, 9 zonnepanelen 3100W piek, power SolarEdge omvormer ,Airco als verwarming, IPad, Iphone
Dit was in Homey gemaakt toch?GL007 schreef op dinsdag 22 april 2025 @ 22:52:
[Afbeelding]
Het regelt nog steeds goed. Nou de tweede batterij nog.
Die batterij temperatuurmeter, welke is dat? Merk/model?
Denk in kansen, niet in problemen. Homewizard Plug-In Battery 5.4 kWh. Zendure 2400 AC 17.2 kWh. Testen Accumate 4.8 kWh Plug-In Battery. 3330 Wp zonnepanelen. EV 77 kWh. Peblar Business Laadpaal.
Ik gebruik hier een fibaro smart Zwave unit voor en hieraan gekoppeld twee sensoren van 6mm rond die in de ventilatie opening zit van de batterij.Devke schreef op dinsdag 22 april 2025 @ 23:28:
[...]
Dit was in Homey gemaakt toch?
Die batterij temperatuurmeter, welke is dat? Merk/model?
Aan het vermogen / temperatuur gedrag kun je concluderen dat de ventilatoren smart gestuurd worden.
Bij verschillende vermogens blijft de temperatuur redelijk het zelfde.
Wat het rendement aan gaat deze loopt langzaam iets terug.
In het begin 74,2% maar nu 73,6.
Unit.= https://www.fibaro.com/nl/products/smart-implant/
Sensors 18B20.
Het plaatje is Homey Dashboard
[ Voor 7% gewijzigd door GL007 op 23-04-2025 07:40 ]
Homey, Homewizard battery 2x, 9 zonnepanelen 3100W piek, power SolarEdge omvormer ,Airco als verwarming, IPad, Iphone
Dit lijkt me voor onze Belgische vrienden wel interessant
Homey, Homewizard battery 2x, 9 zonnepanelen 3100W piek, power SolarEdge omvormer ,Airco als verwarming, IPad, Iphone
Vraagje aan de eigenaren van de thuisbatterijen die hem niet in huis hebben staan.
Geen idee waarom maar ik ben er niet erg huiverig op namelijk..
Zou die in onze blokhut kunnen staan? Deze is voorzienv an een plat dak met dak isolatie.
Wanneer de winter komt zal het natuurlijk wel goed afkoelen maar hij staat droog op een betonnen vloer en de ruimte is vrij van water of iets dergelijks.
Het is de bedoeling om de batterij aan te sluiten op een stopcontact die met nog een paar apparaten direct op een eigen groep naar de meterkast gaat. Er zijn 2 groepen aanwezig in de blokhut voor wat verlichting. Op de ene groep staat een boiler en koelkast aangesloten en de andere groep een oven. Beide worden niet veel gebruikt. koelkast staat wel continu aan. kabels die zijn gebruikt tot en met het stopcontact zijn 3x2.5mm².
Ik zou eventueel nog een extra kabel kunnen trekken naar de meterkast en de batterij volledig op een eigen groep kunnen zetten maar dan zal er wel een kleine meterkast bijmoeten. Nu zitten alle positites in beide kasten vol...
Wij hebben nu een bi-directionele lader voor onze auto maar wil deze batterij nog extra benutten namelijk als de accu leeg is van de auto.
Alles bij ons elektrisch op 1 auto na die ook nog een beetje brandstof lust. Het stroomverbruik kan dus hoog zijn in onze situatie.
Ik hoor het graag!
Waarom stel je deze vragen alleen aan eigenaren die hem niet in huis hebben staan?Kevin1990 schreef op woensdag 23 april 2025 @ 08:50:
Ik volg dit lopic al eventjes.
Vraagje aan de eigenaren van de thuisbatterijen die hem niet in huis hebben staan.
Geen idee waarom maar ik ben er niet erg huiverig op namelijk..
<knip>
Misschien hebben de mensen die hem in huis hebben staan juist een goede reden om hem niet in een tuinhuisje te zetten?
En ook iemand die de thuisbatterijen in huis heeft staan zou een passend antwoord kunnen geven mbt het aansluiten van de zaak.
7200Wp Z/ZW | Daikin Altherma 3 all electric | 3x HW PiB | Gasloos
Als de ruimte beneden de 10 graden komt dan neemt het relatieve vochtigheidsgraad sterk toe met als gevolg mogelijk condens vorming.Kevin1990 schreef op woensdag 23 april 2025 @ 08:50:
Ik volg dit lopic al eventjes.
Vraagje aan de eigenaren van de thuisbatterijen die hem niet in huis hebben staan.
Geen idee waarom maar ik ben er niet erg huiverig op namelijk..
Zou die in onze blokhut kunnen staan? Deze is voorzienv an een plat dak met dak isolatie.
Wanneer de winter komt zal het natuurlijk wel goed afkoelen maar hij staat droog op een betonnen vloer en de ruimte is vrij van water of iets dergelijks.
Het is de bedoeling om de batterij aan te sluiten op een stopcontact die met nog een paar apparaten direct op een eigen groep naar de meterkast gaat. Er zijn 2 groepen aanwezig in de blokhut voor wat verlichting. Op de ene groep staat een boiler en koelkast aangesloten en de andere groep een oven. Beide worden niet veel gebruikt. koelkast staat wel continu aan. kabels die zijn gebruikt tot en met het stopcontact zijn 3x2.5mm².
Ik zou eventueel nog een extra kabel kunnen trekken naar de meterkast en de batterij volledig op een eigen groep kunnen zetten maar dan zal er wel een kleine meterkast bijmoeten. Nu zitten alle positites in beide kasten vol...
Wij hebben nu een bi-directionele lader voor onze auto maar wil deze batterij nog extra benutten namelijk als de accu leeg is van de auto.
Alles bij ons elektrisch op 1 auto na die ook nog een beetje brandstof lust. Het stroomverbruik kan dus hoog zijn in onze situatie.
Ik hoor het graag!
Je zou een temperatuur / vochtig meter kunnen plaatsen om te zien hoe dit verloopt.
Bij een relatieve vochtigheid graad van 90% of hoger neemt de condens vorming sterkt toe.
Je kunt beter de batterij op 1 meter hoogte plaatsen.
Homey, Homewizard battery 2x, 9 zonnepanelen 3100W piek, power SolarEdge omvormer ,Airco als verwarming, IPad, Iphone
Voor het aansluiten ja.Harri schreef op woensdag 23 april 2025 @ 09:15:
[...]
Waarom stel je deze vragen alleen aan eigenaren die hem niet in huis hebben staan?
Misschien hebben de mensen die hem in huis hebben staan juist een goede reden om hem niet in een tuinhuisje te zetten?
En ook iemand die de thuisbatterijen in huis heeft staan zou een passend antwoord kunnen geven mbt het aansluiten van de zaak.
Maar voor het rendement en de werking is het appels met peren vergelijken voor eigenaren die de accu in de woning hebben staan. Daar zijn de condities wel anders dan in bijvoorbeeld een tuinhuis, blokhut of garage die niet aan huis zit. Ik kan overigens de accu ook in de garge zetten maar deze is niet verwarmd.
Ah goeie. Ik kan een Tado slimme radiatorknop die over is in de ruimte van de blokhut kunnen leggen waar ik hem wil plaatsen en kijken wat die doet. De accu is natuurlijk vrij simpel in een andere ruimte te zetten als de condities toch niet erg bevorderlijk zijn voor de accu.GL007 schreef op woensdag 23 april 2025 @ 09:16:
[...]
Als de ruimte beneden de 10 graden komt dan neemt het relatieve vochtigheidsgraad sterk toe met als gevolg mogelijk condens vorming.
Je zou een temperatuur / vochtig meter kunnen plaatsen om te zien hoe dit verloopt.
Bij een relatieve vochtigheid graad van 90% of hoger neemt de condens vorming sterkt toe.
Je kunt beter de batterij op 1 meter hoogte plaatsen.
Geen thuisbatterij in huis wiilen is gevoelsmatig niet oké voor mij ondanks dat de aangeboden batterijen wel zijn goedgekeurd hiervoor. Het liefst zou ik gaan voor een Enphase batterij maar deze zijn (erg) duur vind ik.
Hoe is de handmatige laadknop van de pib voor jou niet in lijn met het simpel en eenvoudig houden?Devke schreef op dinsdag 22 april 2025 @ 20:13:
[...]
De batterij heeft van origine als doel laden op zonnestroom en daarna NOM en thats it. Echter ik zie HW wel mee bewegen. Ik noem als voorbeeld het handmatig kunnen laden. Vrij snel zat er een knop in de app om toch handmatig te kunnen laden. Of er nu opwek is of niet.
Daarnaast heeft HW al een aantal x aangegeven in een post (zie link in TS) dat de dynamische gebruikers zeker niet vergeten gaan worden. Deze 2 voorbeelden staan eigenlijk al haaks op het uitgangspunt van de PIB. Ik denk dat HW natuurlijk zelf ook feature's in gedachte heeft maar voorgaande voorbeelden geven al aan dat er best naar de wens van de klant geluisterd wordt. Het handmatig laden kun je inzetten voor dynamisch laden.
Edit. Ik denk dat je prima meerdere doelgroepen kunt hebben. Het gros is denk ik de mensen met een variabel/vast contract als we alleen even naar contracten kijken. Dynamisch is groeiende. Dus ook daar is een doelgroep. Sterker nog ik denk dat de PIB dan ook financieel wat interessanter kan worden. Dat is nog te vroeg om te roepen. Ik probeer e.a. te testen en kost wat tijd.
Volgens HomeWizard is het een testknop. En ik heb al van veel mensen gelezen dat ze het gebruiken, juist vaak bij het eerste gebruik. De zon schijnt niet meer, je handen jeuken bij de splinternieuwe batterij en zie daar, handmatig laden. Het werkt. De batterij gaat laden.
Maar de optie is ook te gebruiken wanneer je batterij niet laadt terwijl je dat, gezien je opwek wel zou verwachten. Of de batterij via de handmatige optie wel werkt is belangrijke informatie, ook zonder home assistant oid.
En dan nog wanneer je de intentie hebt de batterij van de stroom af te halen maar hij is leeg. Slecht voor de batterij. Via de handmatig opladen knop kan je hem tot ruwweg halfweg laden als je dat nodig vindt.
Dus ik kan echt niet plaatsen hoe deze optie wat jou betreft haaks staat op het uitgangspunt van de pib.
Hiervoor is een aparte functie die per batterij is. Kan je vinden onder het puntjes menu rechts boven.Sjamo schreef op woensdag 23 april 2025 @ 09:47:
[...]
En dan nog wanneer je de intentie hebt de batterij van de stroom af te halen maar hij is leeg. Slecht voor de batterij. Via de handmatig opladen knop kan je hem tot ruwweg halfweg laden als je dat nodig vindt.
Een recent toegevoegde functie inderdaad. Wat mij betreft ietwat dubbel-op maar ik snap het idee denk ik, dat je mensen hiermee richting de 60% stuurt die beter zou zijn voor opslag dan 100%.hanev001 schreef op woensdag 23 april 2025 @ 09:53:
[...]
Hiervoor is een aparte functie die per batterij is. Kan je vinden onder het puntjes menu rechts boven.
Maar wij hebben hier zelf de handmatig laden knop op de pib (voor deze nieuwe functie er was) en onze andere batterij al verschillende keren gebruikt voor opslag en het was fijn dat die optie er was.
Hier een generieke test betreffende de brandbaarheid van verschillende soorten Li batterijen:Kevin1990 schreef op woensdag 23 april 2025 @ 08:50:
Ik volg dit lopic al eventjes.
Vraagje aan de eigenaren van de thuisbatterijen die hem niet in huis hebben staan.
Geen idee waarom maar ik ben er niet erg huiverig op namelijk..
Zou die in onze blokhut kunnen staan? Deze is voorzienv an een plat dak met dak isolatie.
Wanneer de winter komt zal het natuurlijk wel goed afkoelen maar hij staat droog op een betonnen vloer en de ruimte is vrij van water of iets dergelijks.
Het is de bedoeling om de batterij aan te sluiten op een stopcontact die met nog een paar apparaten direct op een eigen groep naar de meterkast gaat. Er zijn 2 groepen aanwezig in de blokhut voor wat verlichting. Op de ene groep staat een boiler en koelkast aangesloten en de andere groep een oven. Beide worden niet veel gebruikt. koelkast staat wel continu aan. kabels die zijn gebruikt tot en met het stopcontact zijn 3x2.5mm².
Ik zou eventueel nog een extra kabel kunnen trekken naar de meterkast en de batterij volledig op een eigen groep kunnen zetten maar dan zal er wel een kleine meterkast bijmoeten. Nu zitten alle positites in beide kasten vol...
Wij hebben nu een bi-directionele lader voor onze auto maar wil deze batterij nog extra benutten namelijk als de accu leeg is van de auto.
Alles bij ons elektrisch op 1 auto na die ook nog een beetje brandstof lust. Het stroomverbruik kan dus hoog zijn in onze situatie.
Ik hoor het graag!
https://www.fire.tc.faa.gov/pdf/TC-16-17.pdf
Hier hebben ze een test gedaan over de brandbaarheid van LFP batterijen: https://www.sciencedirect...abs/pii/S2352152X20315516In general, of all of the lithium-ion cells that were tested, LiFePO4 would be considered the safest cathode material because of the relatively low temperature rise and the resulting low likelihood for thermal runaway to propagate. LiCoO2 and LiMnNi would be considered the most hazardous because of the relatively large temperature rise and high probability for propagation of thermal runaway to adjacent battery cells.
Het is een gesloten artikelen. Maar degene die veel artikelen gebruiken weten hoe het open te krijgen. Kan het helaas niet delen.
Dus hij moet wel heel warm worden wil hij gaan branden. Maar niet onmogelijkThe average trigger temperatures of TR (thermal runaway) are 198.6 °C and 184.8 °C for 50 and 100% SOC (state of charge) batteries, respectively. The maximum flame temperature for gases ignited by an external igniter reaches 898.3 °C. It takes 186–199 s from the safety valve
venting to TR, which can provide a possible early warning. The degree
of reaction, peak HRR, THR and mass loss of batteries are all increase
with increasing SOC.
Is niet dubbel op als je meer dan 1 batterij hebt.. De test functie is een groep setting en is nogal onhandig als je slechts 1 specifieke batterij wil testen of opladen voor opslag.Sjamo schreef op woensdag 23 april 2025 @ 09:59:
[...]
Een recent toegevoegde functie inderdaad. Wat mij betreft ietwat dubbel-op maar ik snap het idee denk ik, dat je mensen hiermee richting de 60% stuurt die beter zou zijn voor opslag dan 100%.
Maar wij hebben hier zelf de handmatig laden knop op de pib (voor deze nieuwe functie er was) en onze andere batterij al verschillende keren gebruikt voor opslag en het was fijn dat die optie er was.
Zo kan je in de winter de batterij elke nacht laten volladen om zo overdag mee de pieken op te vangen en zo het capaciteitstarief te dempen.
Zoals reeds gezegd, het is een groep functie.RaVenXeoN schreef op woensdag 23 april 2025 @ 10:34:
De "nu laden"-knop is ook heel interessant in de Belgische use case.
Zo kan je in de winter de batterij elke nacht laten volladen om zo overdag mee de pieken op te vangen en zo het capaciteitstarief te dempen.
Bij meerdere batterijen kan je op die manier juist een piek veroorzaken omdat je uit kan komen op 1600W, 2400W of zelfs 3200W.
Daarnaast het ontladen gaat volgens het NOM principe en kan niet gestuurd worden. Dus je kan niet gericht pieken vermijden tenzij je handmatig de batterij aan en uit gaat zetten.
Dat zou alleen handig zijn als het dag tarief meer dan 25% goedkoper is dan het avond tarief.RaVenXeoN schreef op woensdag 23 april 2025 @ 10:34:
De "nu laden"-knop is ook heel interessant in de Belgische use case.
Zo kan je in de winter de batterij elke nacht laten volladen om zo overdag mee de pieken op te vangen en zo het capaciteitstarief te dempen.
In mijn geval:
Dal tarief (21:00-07:00)= 22,83ct
Normaal tarief = 24,281ct
Als ik batterij oplaad tot 2,7kW en ontlaad dan verlies ik 25% van de energie. Dat betekend dat mijn normaal tarief groter dan 22,83/0.75=30,44ct/kW moeten zijn. Dat is niet het geval dus niet voordelig(er)
Helemaal mee eens. Voor mij is een batterij alleen rendabel wanneer je zonnepanelen hebt. Ik heb voor 8 maanden voldoende opbrengst voor 2 batterijen.phoenix2149 schreef op woensdag 23 april 2025 @ 10:47:
[...]
Dat zou alleen handig zijn als het dag tarief meer dan 25% goedkoper is dan het avond tarief.
In mijn geval:
Dal tarief (21:00-07:00)= 22,83ct
Normaal tarief = 24,281ct
Als ik batterij oplaad tot 2,7kW en ontlaad dan verlies ik 25% van de energie. Dat betekend dat mijn normaal tarief groter dan 22,83/0.75=30,44ct/kW moeten zijn. Dat is niet het geval dus niet voordelig(er)
Homey, Homewizard battery 2x, 9 zonnepanelen 3100W piek, power SolarEdge omvormer ,Airco als verwarming, IPad, Iphone
Gelezen en ik verwacht ook niet dat het gebeurd. En ik zou niet een Home Wizard batterij overwegetn als ik dit niet vertrouw op het gebeid van veiligheid. En het is ook iets waar de voorkeur zelf naar uit gaat.phoenix2149 schreef op woensdag 23 april 2025 @ 10:01:
[...]
Hier een generieke test betreffende de brandbaarheid van verschillende soorten Li batterijen:
https://www.fire.tc.faa.gov/pdf/TC-16-17.pdf
[...]
Hier hebben ze een test gedaan over de brandbaarheid van LFP batterijen: https://www.sciencedirect...abs/pii/S2352152X20315516
Het is een gesloten artikelen. Maar degene die veel artikelen gebruiken weten hoe het open te krijgen. Kan het helaas niet delen.
[...]
Dus hij moet wel heel warm worden wil hij gaan branden. Maar niet onmogelijk
Maar zijn er mensen die de batterij(en) niet in de woning hebben staan en kunnen aangeven of dit veel negatieve invloed heeft op de prestaties?
Als het echt niet werkt kan ik de batterij altijd ergens anders plaatsen maar als die in de blokhut kan en de prestaties zijn voldoende gaat daar de voorkeur naar uit
Uit het artikel heb ik kunnen concluderen dat de batterij van Homewizard een erg veilig type is.Kevin1990 schreef op woensdag 23 april 2025 @ 11:04:
[...]
Gelezen en ik verwacht ook niet dat het gebeurd. En ik zou niet een Home Wizard batterij overwegetn als ik dit niet vertrouw op het gebeid van veiligheid. En het is ook iets waar de voorkeur zelf naar uit gaat.
Maar zijn er mensen die de batterij(en) niet in de woning hebben staan en kunnen aangeven of dit veel negatieve invloed heeft op de prestaties?
Als het echt niet werkt kan ik de batterij altijd ergens anders plaatsen maar als die in de blokhut kan en de prestaties zijn voldoende gaat daar de voorkeur naar uit
Homey, Homewizard battery 2x, 9 zonnepanelen 3100W piek, power SolarEdge omvormer ,Airco als verwarming, IPad, Iphone
Bij mij staat de batterij in de niet verwarmde of geisoleerde garage. dat is nu geen enkel probleem, echter toen het een aantal dagen geleden nog kouder was kreeg ik een melding dat de batterij niet optimaal werkte. zodra de accu moest gaan laden gebeurde dat eerst met 80 watt, dus 10%, dan met iedere % batterij lading leek de laadsnelheid met 10% omhoog te gaan. het lijkt er op dat hij dus eerst de accu rustig aan begint te laden om deze wellicht wat op temperatuur te brengen en dan pas sneller gaat laden.Kevin1990 schreef op woensdag 23 april 2025 @ 11:04:
[...]
Gelezen en ik verwacht ook niet dat het gebeurd. En ik zou niet een Home Wizard batterij overwegetn als ik dit niet vertrouw op het gebeid van veiligheid. En het is ook iets waar de voorkeur zelf naar uit gaat.
Maar zijn er mensen die de batterij(en) niet in de woning hebben staan en kunnen aangeven of dit veel negatieve invloed heeft op de prestaties?
Als het echt niet werkt kan ik de batterij altijd ergens anders plaatsen maar als die in de blokhut kan en de prestaties zijn voldoende gaat daar de voorkeur naar uit
Nu de batterij snachts minder afkoelt start het laden in de ochtend veel gelijkmatiger op en lijkt deze beperking weg te zijn. Na de zomer is het de bedoeling dat mijn accu ook naar het tuinhuisje verhuist wat tegen die tijd geisoleerd moet zijn, hopelijk is dat genoeg. en anders toch maar een plekje in huis zoeken.
3x Homewizard PIB, 17 zonnepanelen 5450W piek power
Ik heb in een Duitse artikel gelezen dat in Duitsland gebruikelijk is om de batterijen die buiten staan een temperatuur conditionering systeem hebben.simonmdejong schreef op woensdag 23 april 2025 @ 11:39:
[...]
Bij mij staat de batterij in de niet verwarmde of geisoleerde garage. dat is nu geen enkel probleem, echter toen het een aantal dagen geleden nog kouder was kreeg ik een melding dat de batterij niet optimaal werkte. zodra de accu moest gaan laden gebeurde dat eerst met 80 watt, dus 10%, dan met iedere % batterij lading leek de laadsnelheid met 10% omhoog te gaan. het lijkt er op dat hij dus eerst de accu rustig aan begint te laden om deze wellicht wat op temperatuur te brengen en dan pas sneller gaat laden.
Nu de batterij snachts minder afkoelt start het laden in de ochtend veel gelijkmatiger op en lijkt deze beperking weg te zijn. Na de zomer is het de bedoeling dat mijn accu ook naar het tuinhuisje verhuist wat tegen die tijd geisoleerd moet zijn, hopelijk is dat genoeg. en anders toch maar een plekje in huis zoeken.
Homey, Homewizard battery 2x, 9 zonnepanelen 3100W piek, power SolarEdge omvormer ,Airco als verwarming, IPad, Iphone
Ah top dankjewel voor je input. Als het bij ons lukt wil ik hem dus ook in de blokhut zetten bij een tussenwand dus hij krijgt ook niet de kou van de buitenwanden. Of dit veel helpt weet ik niet.simonmdejong schreef op woensdag 23 april 2025 @ 11:39:
[...]
Bij mij staat de batterij in de niet verwarmde of geisoleerde garage. dat is nu geen enkel probleem, echter toen het een aantal dagen geleden nog kouder was kreeg ik een melding dat de batterij niet optimaal werkte. zodra de accu moest gaan laden gebeurde dat eerst met 80 watt, dus 10%, dan met iedere % batterij lading leek de laadsnelheid met 10% omhoog te gaan. het lijkt er op dat hij dus eerst de accu rustig aan begint te laden om deze wellicht wat op temperatuur te brengen en dan pas sneller gaat laden.
Nu de batterij snachts minder afkoelt start het laden in de ochtend veel gelijkmatiger op en lijkt deze beperking weg te zijn. Na de zomer is het de bedoeling dat mijn accu ook naar het tuinhuisje verhuist wat tegen die tijd geisoleerd moet zijn, hopelijk is dat genoeg. en anders toch maar een plekje in huis zoeken.
Dat is natuurlijk ondervinden wat jij ook in de garage en over een tijdje in het tuiinhuis doet. En als eht niet anders kan net zoals jou ook de woning in maar als het niet hoeft dan liever neit.
Voor wat betreft het laden heeft het voor mij geen haast hoe snel de batterij oplaad.We hebben 2 vrij recent gelegde zonnepanelen systeem (2022 en 2024) en de opbrengst is best behoorlijk vind ik.
De reden voor de batterij is alleen de nachten ondersteunen of helemaal los komen van het net.
De auto kan dit wat minder goed als er weinig vermogen wordt gevraagd en functioneert nu wat meer om in de stroom te handelen. Uiteraard voorziet die ook alle stroom wat gevraagd wordt in huis maar hij levert 4.5kWh terug. Dat kan die een uur of 6 ongeveer Deze week begint die om 19.00 met terugleveren omdat de prijzen dan vaak wat hoger zijn. Ik zou graag de laatste paar uren van de nacht in ieder geval 8 tot 9 maanden willen proberen te werken met de Home Wizard thuisbatterij. De gevraagde energie in het huis is dan erg laag tenzij de warmtepomp aangeslingerd wordt dan heb ik aan 1 batterij te weinig maar dat moet ik nog ondervinden.
Wel de woorden in context blijven lezen. Het ging over dynamisch / variabel / vast contract. Ik zet hem anders in dan als "test". Het doel van de PIB is opladen met opwek. Daarna NOM. Dussss die knop zou in die context niet nodig zijn met dat doel.Sjamo schreef op woensdag 23 april 2025 @ 09:47:
[...]
Hoe is de handmatige laadknop van de pib voor jou niet in lijn met het simpel en eenvoudig houden?
Volgens HomeWizard is het een testknop. En ik heb al van veel mensen gelezen dat ze het gebruiken, juist vaak bij het eerste gebruik. De zon schijnt niet meer, je handen jeuken bij de splinternieuwe batterij en zie daar, handmatig laden. Het werkt. De batterij gaat laden.
Maar de optie is ook te gebruiken wanneer je batterij niet laadt terwijl je dat, gezien je opwek wel zou verwachten. Of de batterij via de handmatige optie wel werkt is belangrijke informatie, ook zonder home assistant oid.
En dan nog wanneer je de intentie hebt de batterij van de stroom af te halen maar hij is leeg. Slecht voor de batterij. Via de handmatig opladen knop kan je hem tot ruwweg halfweg laden als je dat nodig vindt.
Dus ik kan echt niet plaatsen hoe deze optie wat jou betreft haaks staat op het uitgangspunt van de pib.
Echter hij is er wel. Laden wat jij benoemd als test. Maar laden dynamisch kan ook. Forceren te laden bij goedkope stroom. Knop is er dus voor meerdere doelen. Terwijl het doel was opwek en NOM. Dat probeer ik aan te geven met daarna dat HW wel degelijk met de klant mee beweegt. In een eerdere post van een andere tweaker wekte dit bij mij de suggestie van niet.
Denk in kansen, niet in problemen. Homewizard Plug-In Battery 5.4 kWh. Zendure 2400 AC 17.2 kWh. Testen Accumate 4.8 kWh Plug-In Battery. 3330 Wp zonnepanelen. EV 77 kWh. Peblar Business Laadpaal.
Aanwezig vanaf het eerste moment dat wij de batterij hadden. Ergens eind januari meen ik.Devke schreef op woensdag 23 april 2025 @ 12:05:
[...]
Wel de woorden in context blijven lezen. Het ging over dynamisch / variabel / vast contract. Ik zet hem anders in dan als "test". Het doel van de PIB is opladen met opwek. Daarna NOM. Dussss die knop zou in die context niet nodig zijn met dat doel.
Echter hij is er wel. Laden wat jij benoemd als test. Maar laden dynamisch kan ook. Forceren te laden bij goedkope stroom. Knop is er dus voor meerdere doelen. Terwijl het doel was opwek en NOM. Dat probeer ik aan te geven met daarna dat HW wel degelijk met de klant mee beweegt. In een eerdere post van een andere tweaker wekte dit bij mij de suggestie van niet.
[ Voor 4% gewijzigd door Sjamo op 23-04-2025 12:37 ]
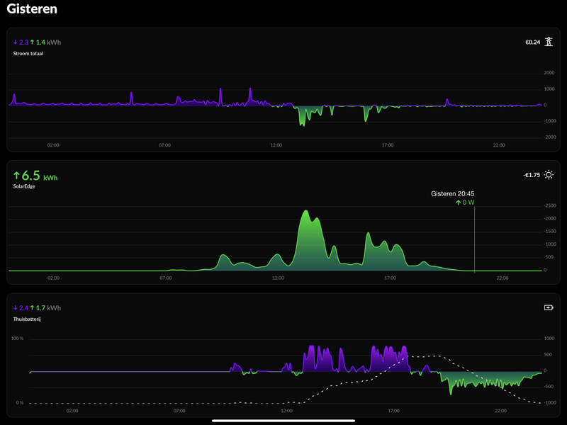
Klopt. Kwam in de app een paar dagen nadat ik de PIB al had. Ik denk mede mogelijk gemaakt omdat we in het oude topic vaak de discussie hadden : "tja leuk maar in de winter dan?".Sjamo schreef op woensdag 23 april 2025 @ 12:36:
[...]
Aanwezig vanaf het eerste moment dat wij de batterij hadden. Ergens eind januari meen ik.
[Afbeelding]
Hopelijk werkt het bij jouw nu wat beter en zijn de schommelingen minder.
Denk in kansen, niet in problemen. Homewizard Plug-In Battery 5.4 kWh. Zendure 2400 AC 17.2 kWh. Testen Accumate 4.8 kWh Plug-In Battery. 3330 Wp zonnepanelen. EV 77 kWh. Peblar Business Laadpaal.
Vorige week vrijdag is mijn batterij omgewisseld voor een nieuwe omdat ik een E450 error kreeg.
Nu krijg ik bijna dagelijks (soms 2x per dag) een E305 error en dan stop hij met laden. Pas na een handmatige restart gaat hij weer wat doen.
nooitStarck schreef op woensdag 23 april 2025 @ 13:44:
Hoe vaak krijgen jullie de E305 error?
Vorige week vrijdag is mijn batterij omgewisseld voor een nieuwe omdat ik een E450 error kreeg.
Nu krijg ik bijna dagelijks (soms 2x per dag) een E305 error en dan stop hij met laden. Pas na een handmatige restart gaat hij weer wat doen.
weet je zeker dat alle firmware up to date is? Als ik het goed heb was deze foutcode opgelost met een firmware update de afgelopen tijd.
I hear voices in my head, they counsel me, they understand.
Ja alle updates zijn gedaan.ArthurMorgan schreef op woensdag 23 april 2025 @ 13:55:
[...]
nooit
weet je zeker dat alle firmware up to date is? Als ik het goed heb was deze foutcode opgelost met een firmware update de afgelopen tijd.
Van HW support begreep ik dat het opgelost wordt in de komende update, dus de huidige beta firmware.
Error 305 is een bug die ontstaat door een fluctuatie op de frequentie van het net. Er zijn maar weinig gebruikers die hier last van hebben, maar zij die er last van hebben zien hem wel vaker voorkomen omdat het afhankelijk is van jouw lokale net stabiliteit.Starck schreef op woensdag 23 april 2025 @ 13:44:
Hoe vaak krijgen jullie de E305 error?
Vorige week vrijdag is mijn batterij omgewisseld voor een nieuwe omdat ik een E450 error kreeg.
Nu krijg ik bijna dagelijks (soms 2x per dag) een E305 error en dan stop hij met laden. Pas na een handmatige restart gaat hij weer wat doen.
In de beta firmware is deze al opgelost, en zal binnenkort naar iedereen gaan.
[ Voor 10% gewijzigd door HomeWizard_NL op 23-04-2025 14:01 ]
[ Voor 90% gewijzigd door hanev001 op 23-04-2025 14:03 ]
De HW batterij heeft een bruto capaciteit van 2,7 (2,688) kWh.
Daarvan is 92% beschikbaar om de batterij te beschermen tegen diep ontladen.
Dan blijft er 2,473 kWh over om te kunnen laden/ontladen.
Als ik uit mag gaan van een RTE van 80% blijft er van de 2,473 kWh nog maar 1,98 kWh netto capaciteit over.
Dan blijft er van de bruto capaciteit uiteindelijk nog maar 73,7% netto over.
Alvast bedankt voor het meedenken.
Marstek Venus 2.0 5,12 kWh.
2688 * 0.92 != 2275, maar 2473kWhJos-P schreef op woensdag 23 april 2025 @ 14:06:
Even kijken of ik het goed begrijp:
De HW batterij heeft een bruto capaciteit van 2,7 (2,688) kWh.
Daarvan is 92% beschikbaar om de batterij te beschermen tegen diep ontladen.
Dan blijft er 2,275 kWh over om te kunnen laden/ontladen.
Als ik uit mag gaan van een RTE van 80% blijft er van de 2,275 kWh nog maar 1,82 kWh netto capaciteit over.
Dan blijft er van de bruto capaciteit uiteindelijk nog maar 67,7% netto over.
Alvast bedankt voor het meedenken.
Maar zoveel maakt het niet uit, ik vind het zelf ook niet echt veel
Dan is Zendure misschien een betere optie voor je. Zie Het grote Zendure plug-and-play thuisaccu systemen topic voor de specificaties. Sommige modellen hebben een ingebouwde brandblusser (aerosolen) en door een ingebouwde verwarming een groter temperatuurbereik van -20 ℃ tot +60 ℃ bij 90 % relatieve luchtvochtigheid.Kevin1990 schreef op woensdag 23 april 2025 @ 09:27:
[...]
Geen thuisbatterij in huis wiilen is gevoelsmatig niet oké voor mij ondanks dat de aangeboden batterijen wel zijn goedgekeurd hiervoor. Het liefst zou ik gaan voor een Enphase batterij maar deze zijn (erg) duur vind ik.
De HW batterij vraagt echt om een geconditioneerde omgeving. Een stabiele omgeving is ook beter voor de levensduur.
Overigens sta je niet alleen als het gaat om (vertrouwen in) de veiligheid.
Foutje! Bedankt ik heb het al gecorrigeerd.vinneke schreef op woensdag 23 april 2025 @ 14:14:
[...]
2688 * 0.92 != 2275, maar 2473kWh
Maar zoveel maakt het niet uit, ik vind het zelf ook niet echt veel
Marstek Venus 2.0 5,12 kWh.
Verwijderd
Het is niet dat zonepanelen of omvormers niet in de fik vliegen..... Op YouTube zijn beelden te vinden.Sonero schreef op woensdag 23 april 2025 @ 14:21:
[...]
Overigens sta je niet alleen als het gaat om (vertrouwen in) de veiligheid.
Ik denk dat je jezelf meer de vraag moet stellen wat zoek ik? Welke eisen stel ik aan een thuisbatterij? Misschien heb je dit al gedaan. Met deze post lijkt het net of je alleen kijkt naar een (beschikbare) capaciteit i.p.v. oke wat wil ik ermee en kan dit met de HW batterij. Wil je iets meer advies van iedereen dan zal je iets meer moeten vertellen over je wensen.vinneke schreef op woensdag 23 april 2025 @ 14:14:
[...]
2688 * 0.92 != 2275, maar 2473kWh
Maar zoveel maakt het niet uit, ik vind het zelf ook niet echt veel
Denk in kansen, niet in problemen. Homewizard Plug-In Battery 5.4 kWh. Zendure 2400 AC 17.2 kWh. Testen Accumate 4.8 kWh Plug-In Battery. 3330 Wp zonnepanelen. EV 77 kWh. Peblar Business Laadpaal.
Die 80% klopt niet helemaal. De eerste 10% verlies je voor de batterij vol zit. Je hebt dus (zeg) 1.1*2.473 nodig om hem vol te laden. En vervolgens daar weer 90% van om hem te ontladen.Jos-P schreef op woensdag 23 april 2025 @ 14:06:
Even kijken of ik het goed begrijp:
De HW batterij heeft een bruto capaciteit van 2,7 (2,688) kWh.
Daarvan is 92% beschikbaar om de batterij te beschermen tegen diep ontladen.
Dan blijft er 2,473 kWh over om te kunnen laden/ontladen.
Als ik uit mag gaan van een RTE van 80% blijft er van de 2,473 kWh nog maar 1,98 kWh netto capaciteit over.
Dan blijft er van de bruto capaciteit uiteindelijk nog maar 73,7% netto over.
Alvast bedankt voor het meedenken.
Maar ik zou me niet te blind staren op die getallen. Je hebt ook overdag regelmatig dat je wat ontlaadt en later weer bij laadt. Ik heb dagen gehad dat ik meer dan 3000 wattuur aan aan ontlading heb.
I hear voices in my head, they counsel me, they understand.
Klopt maar dan valt over alles wat te zeggen... Elektrische auto's kunnen ook affikken.Verwijderd schreef op woensdag 23 april 2025 @ 15:01:
[...]
Het is niet dat zonepanelen of omvormers niet in de fik vliegen..... Op YouTube zijn beelden te vinden.
Zo kun je eindeloos doorgaan
Heb ik ook overwogen maar toch net niet. Hiervoor heb ik niet echt een reden maar meer gevoelsmatig.Sonero schreef op woensdag 23 april 2025 @ 14:21:
[...]
Dan is Zendure misschien een betere optie voor je. Zie Het grote Zendure plug-and-play thuisaccu systemen topic voor de specificaties. Sommige modellen hebben een ingebouwde brandblusser (aerosolen) en door een ingebouwde verwarming een groter temperatuurbereik van -20 ℃ tot +60 ℃ bij 90 % relatieve luchtvochtigheid.
De HW batterij vraagt echt om een geconditioneerde omgeving. Een stabiele omgeving is ook beter voor de levensduur.
Overigens sta je niet alleen als het gaat om (vertrouwen in) de veiligheid.
Maar dank voor het meedenken. Dit wordt gewaardeerd!
Ik heb de Home Wizard accu beteld en ga kijken of het werkt wat ik wil. En mocht ik het toch niks vinden op de plaats waar ik hem neerzet verplaats ik hem of zoek naar een andere vorm van energie opslag naast onze auto.
Ik zit naar de site te kijken en het begint gelijk te duizelen. Te veel opties te weinig duidelijkheid. Het zal vast mooi zijn allemaal maar dan is HW wel heel simpel en duidelijk. Recht toe recht aan plug en play.Kevin1990 schreef op woensdag 23 april 2025 @ 16:06:
[...]
Heb ik ook overwogen maar toch net niet. Hiervoor heb ik niet echt een reden maar meer gevoelsmatig.
Maar dank voor het meedenken. Dit wordt gewaardeerd!![]()
Ik heb de Home Wizard accu beteld en ga kijken of het werkt wat ik wil. En mocht ik het toch niks vinden op de plaats waar ik hem neerzet verplaats ik hem of zoek naar een andere vorm van energie opslag naast onze auto.
Hoe reëel de 93% efficiëntie in-uit is weet ik net, maar gecombineerd heb je het dan toch op 85% max. Off grid mogelijkheid is wel een leuke toevoeging.
Juist dat dus. En ik schaf de thuisbatterij aan om indien mogelijk in de nachten nog wat op te vangen en hopelijk bijna een gehele dag geen gebruik te hoeven maken van stroom van een leverancier in de betere maanden. En ik ben mij ervan bewust dat het niet mogelijk is dit in de slechtere maanden te doen in verband met te weinig opbrengst van de panelen en dat hoeft ook niet.phoenix2149 schreef op woensdag 23 april 2025 @ 16:42:
[...]
Ik zit naar de site te kijken en het begint gelijk te duizelen. Te veel opties te weinig duidelijkheid. Het zal vast mooi zijn allemaal maar dan is HW wel heel simpel en duidelijk. Recht toe recht aan plug en play.
Hoe reëel de 93% efficiëntie in-uit is weet ik net, maar gecombineerd heb je het dan toch op 85% max. Off grid mogelijkheid is wel een leuke toevoeging.
Blijft natuurlijk ook wel een beetje een hebbedingetje want zo goed geprijsd zijn thuisbatterijen nog niet natuurlijk maar er zijn ook een paar uitschieters die wel echt veel te veel geld kosten of systemen waarbij je gebonden bent aan een leverancier van energie. Dat laatste is voor mij een no-go
Deze fout zal eigenlijk zelfherstellend moeten zijn. Dit door herevaluatie van het lichtnet frequentie.HomeWizard_NL schreef op woensdag 23 april 2025 @ 14:01:
[...]
Error 305 is een bug die ontstaat door een fluctuatie op de frequentie van het net. Er zijn maar weinig gebruikers die hier last van hebben, maar zij die er last van hebben zien hem wel vaker voorkomen omdat het afhankelijk is van jouw lokale net stabiliteit.
In de beta firmware is deze al opgelost, en zal binnenkort naar iedereen gaan.
Homey, Homewizard battery 2x, 9 zonnepanelen 3100W piek, power SolarEdge omvormer ,Airco als verwarming, IPad, Iphone
Was het eerst ook maar er is blijkbaar een bug in de software geslopen die met de nieuwe update weer wordt verholpen.GL007 schreef op woensdag 23 april 2025 @ 17:02:
[...]
Deze fout zal eigenlijk zelfherstellend moeten zijn. Dit door herevaluatie van het lichtnet frequentie.
De prijs valt eigenlijk alles mee considering. Als je hier kijkt kom je met zelfbouw uit op 800 euro. Dat is leuk voor de hobbyist die capabel genoeg is. Als je dan een hele backend hebt, met best robuste software en garantie erbij is 1400 op zich niet heel gek. Bedenk je maar eens dat hier al best wat batterijen vervangen zijn door probleempjes hier en daar.Kevin1990 schreef op woensdag 23 april 2025 @ 16:59:
[...]
Juist dat dus. En ik schaf de thuisbatterij aan om indien mogelijk in de nachten nog wat op te vangen en hopelijk bijna een gehele dag geen gebruik te hoeven maken van stroom van een leverancier in de betere maanden. En ik ben mij ervan bewust dat het niet mogelijk is dit in de slechtere maanden te doen in verband met te weinig opbrengst van de panelen en dat hoeft ook niet.
Blijft natuurlijk ook wel een beetje een hebbedingetje want zo goed geprijsd zijn thuisbatterijen nog niet natuurlijk maar er zijn ook een paar uitschieters die wel echt veel te veel geld kosten of systemen waarbij je gebonden bent aan een leverancier van energie. Dat laatste is voor mij een no-go
Ik heb wat offertes gehad van Sessy en Acutan voor 5kW en dan kwam je op 4200 (zonder omvormer) resp 5200 (incl 3 fase hybride omvormer) euro uit, met installatie. Dat zijn serieuze prijzen waarbij Acutan een hele hoge efficientie heeft doordat ze een keer omvormen omdat de accu dan DC-DC oplaad en ontlaad naar de omvormer. Dus maar een keer omvormen ipv totaal 3 keer.
Vraag is dan is dit 2400 euro meer waard (5kw vs 2*PIB)..... Dat verdien je nooit terug.
Die zullen niet verloren zijn gegaan natuurlijk. HW zal ze best wel inspecteren en repareren zodat ze weer verkoopbaar zijn.
[ Voor 14% gewijzigd door phoenix2149 op 23-04-2025 17:24 ]
Tot heden niets vernomen van Homewizard.
Suggesties zijn welkom.
Contact met ons opnemenHaerkens schreef op woensdag 23 april 2025 @ 18:59:
Ik heb de HWPIB op 9 september 2024 besteld, en bevestiging ontvangen van de reservering in maart.
Tot heden niets vernomen van Homewizard.
Suggesties zijn welkom.
Deze batterijen zijn ook niet heel erg duur hoor begrijp me niet verkeerd. Andere zijn veel duurder en de voorkeur zou eigenlijk uit gaan naar 1 systeem dus Enphase maar vind de prijs echt nog te hoog. Wellicht als er wst meer voordeel komt in de vorm van subsidie.phoenix2149 schreef op woensdag 23 april 2025 @ 17:13:
[...]
De prijs valt eigenlijk alles mee considering. Als je hier kijkt kom je met zelfbouw uit op 800 euro. Dat is leuk voor de hobbyist die capabel genoeg is. Als je dan een hele backend hebt, met best robuste software en garantie erbij is 1400 op zich niet heel gek. Bedenk je maar eens dat hier al best wat batterijen vervangen zijn door probleempjes hier en daar.
Ik heb wat offertes gehad van Sessy en Acutan voor 5kW en dan kwam je op 4200 (zonder omvormer) resp 5200 (incl 3 fase hybride omvormer) euro uit, met installatie. Dat zijn serieuze prijzen waarbij Acutan een hele hoge efficientie heeft doordat ze een keer omvormen omdat de accu dan DC-DC oplaad en ontlaad naar de omvormer. Dus maar een keer omvormen ipv totaal 3 keer.
Vraag is dan is dit 2400 euro meer waard (5kw vs 2*PIB)..... Dat verdien je nooit terug.
Die zullen niet verloren zijn gegaan natuurlijk. HW zal ze best wel inspecteren en repareren zodat ze weer verkoopbaar zijn.
Ik ben benieuwd naar de Home Wizard. Heb gelijk de P1 meter mee besteld. Duurt nog wel even tot augustus
Heeft iemand ook het display en wat zijn hier de ervaringen mee? Ik heb geen plaats voor kWh meters meer aangezien de meterkast echt ramvol zit en niks meer bij kan
Offtopic: een aerosol brandblusser doet niets aan een thermal runaway. Het is gewoon een dure(?) poederblusser met extra risicos tov een poederblusser. Blusprincipe negatieve katalysator. Zie paragraaf 3.2 van https://nipv.nl/wp-conten...rnatieve-blusmiddelen.pdfSonero schreef op woensdag 23 april 2025 @ 14:21:
[...]
Dan is Zendure misschien een betere optie voor je. Zie Het grote Zendure plug-and-play thuisaccu systemen topic voor de specificaties. Sommige modellen hebben een ingebouwde brandblusser (aerosolen) en door een ingebouwde verwarming een groter temperatuurbereik van -20 ℃ tot +60 ℃ bij 90 % relatieve luchtvochtigheid.
De HW batterij vraagt echt om een geconditioneerde omgeving. Een stabiele omgeving is ook beter voor de levensduur.
Overigens sta je niet alleen als het gaat om (vertrouwen in) de veiligheid.
Soms leveren Aerosol blussers ook grote problemen op, zie paragraaf 3.3.1: https://www.vrtwente.nl/s...ommer%20Hellendoorn_1.pdf
Ontopic: een HW PiB batterij met aerosol zou voor mij totaal geen meerwaarde hebben.
[ Voor 0% gewijzigd door fikkie123 op 23-04-2025 19:54 . Reden: Typos ]
Zei @fikkie123 .fikkie123 schreef op woensdag 23 april 2025 @ 19:37:
[...]
Offtopic: aerosol brandblusser doen niets aan thermal runaway. Het is gewoon een dure(?) poederblusser met extra risicos tov een poederblusser. Blusprincipe (negatieve katalysator). Zie paragraaf 3.2 van https://nipv.nl/wp-conten...rnatieve-blusmiddelen.pdf
Soms leveren Aerosol blussers ook grote problemen op, zie paragraaf 3.3.1: https://www.vrtwente.nl/s...ommer%20Hellendoorn_1.pdf
Ontopic: een HW PiB batterij met aerosol zou voor mij totaal geen meerwaarde hebben.
Het thema is ruim aan bod gekomen in dit topic. LFP cellen zijn eigenlijk niet gevoelig voor thermal runaway, en het ding zit zoals jullie gemerkt hebben boordevol sensoren en kapt ermee zodra er ook maar iets niet helemaal lekker is.
Als je bang bent voor brand kan je beter je mobieltje buiten opladen en niet naast je bed. Of electrisch gaan koken of de schoorsteenveger jaarlijks laten komen.
Who's General Failure and why is he reading my harddrive? - Projectmanager : a person who thinks nine women can make one baby in one month
Ik heb zelf de 3-fasen kWh meter van Homewizard hier een tijd als alternatieve p1 meter aangesloten. Eerst had ik een sterk vermoeden, maar nadat ik ook een echte P1 meter erbij had geplaatst kon in bewijzen dat de 3-fasen kWh meter van Homewizard niet intern over de 3-fasen saldeert. Dat doet de P1 meter wel (uiteraard). Daardoor lijkt mij de 3-fasen kWh meter van Homewizard ongeschikt als aansturing van de batterij. Of je moet 1 fase kunnen kiezen.Aardedraadje schreef op maandag 10 maart 2025 @ 14:08:
[...]
Yep, de meter is al beschikbaar, alleen de software/firmware die nodig is om de batterijen ermee aan te sturen nog niet. Persoonlijk zou ik wachten tot de feature er is en stabiel werkt voordat ik mijn bestelling erop zou baseren. Maar dat is mijn mening.
Wel opent dit nieuwe mogelijkheden de accu aan te sturen als er nog geen API voor is. Gewoon een omgekeerde aansluiting voor de kWh meter op een lamp, zodat de kWh meter 'terug levering' meet. Lamp schakelen met de Homewizard socket. Lamp aan -> accu laad!
(drempel die de batterij hanteert)
5020 Wp zuid SE, 3280 Wp oost APsystems. Daikin Altherma 3M full electric 6kW. Resolar 60 heatpipes 300ltr ZB, Hyundai Kona 64kWh. 4 x HW 2.7 kWh thuisbatterij
Ok, dat is dat de prijs die betaald moet worden als er geen aanstuur API komt....HvM schreef op woensdag 23 april 2025 @ 20:14:
Dat wordt dan wel een lamp van minstens 70 watt....
(drempel die de batterij hanteert)
Hopelijk blijft ie dan laden met een steeds hoger vermogen, want er blijft steeds teruglevering van 70 W. Zou niet werken als ie dan ook maar met 70W laadt.
[ Voor 22% gewijzigd door Ferdinand Oeinck op 23-04-2025 20:38 ]
Ik schat de kans hoog in dat 'ie op 70 blijft laden want dat is immers het 'aanbod'
5020 Wp zuid SE, 3280 Wp oost APsystems. Daikin Altherma 3M full electric 6kW. Resolar 60 heatpipes 300ltr ZB, Hyundai Kona 64kWh. 4 x HW 2.7 kWh thuisbatterij
Over het aansturen van de batterij middels de API zegt Homewizard bijvoorbeeld het volgende. Zie link.Ferdinand Oeinck schreef op woensdag 23 april 2025 @ 20:35:
[...]
Ok, dat is dat de prijs die betaald moet worden als er geen aanstuur API komt....
Hopelijk blijft ie dan laden met een steeds hoger vermogen, want er blijft steeds teruglevering van 70 W. Zou niet werken als ie dan ook maar met 70W laadt.
https://gathering.tweakers.net/forum/view_message/81516620
Dus m.b.t. de batterij zie ik dus best mogelijkheden komen. Homewizard geeft aan zoveel mogelijk controle te willen geven.
[ Voor 4% gewijzigd door Devke op 23-04-2025 20:46 ]
Denk in kansen, niet in problemen. Homewizard Plug-In Battery 5.4 kWh. Zendure 2400 AC 17.2 kWh. Testen Accumate 4.8 kWh Plug-In Battery. 3330 Wp zonnepanelen. EV 77 kWh. Peblar Business Laadpaal.
Vanmorgen wederom een “geen verbinding met P1” melding.
Volgende “oplossing” toegepast, P1 uit app verwijdert, uitgeplugd.
Ingeplugd, gereset en weer aan de app toegevoegd.
3 vd 4 PIB’s kreeg ik makkelijk verbonden door bij elke PIB op de daarvoor aangegeven link te klikken.
Maar weer afwachten.
Ondertussen van HW bericht gekregen dat ik “de batterij” om kan ruilen.
Euh, het zijn er 4 en het probleem is nog onbekend.
Dus aangegeven naar HW dat ik hoop (ook van hun) dat duidelijker te krijgen.
Hele forum doorgespit naar mogelijke oplossingen en wat nog rest is,
Alu folie (mc Gyver oplossing), gehele netwerk herzien, daar zit ik zeker niet op te wachten.
Ik blijf erbij dat alles tot voor de PIB’ installatie 100% heeft gewerkt inclusief de P1 die ik al een aantal jaren heb alsook het HW Display.
Zowieso heb ik op geen enkele van mijn overige apparatuur issues.
Als de PIB’s alsook de P1 een goede verbinding met dezelfde wifi hebben moet het gewoon werken.
Of heeft de PIB (ook) direct via een of ander draadloos protocol met de P1 “verbinding”, in dat geval zou ik met een (Cedel) P1 verlenger de P1 tot vlak bij de PIB’s kunnen brengen.
@Homewizard probeer dat lek nu eens boven te krijgen en te benoemen.
Zodat oplossingen niet van trial en error afhangen.
Helemaal nieuw hier. Zeker geen "Tweaker", maar wel heel erg leergierig en inmiddels dit topic helemaal bijgelezen en al erg veel opgestoken hier. Ben wel van het "Meten is Weten" en houd alles bij. 😉 Lifetime RTE (2,5 mnd) 77,0% heb vorig jaar 238 dagen, > 3kWh terug geleverd, dus vraag me af of een 🔋wel rendabel is.
De hoofdreden waarom ik op 25-06-2024, direct, een HW PiB besteld heb is voor mij omdat het een betaalbaar leerproject is en mooie proef om uiteindelijk in de loop van volgend jaar te besluiten wat ik ga doen. Nog één of twee bijbestellen, of een groot systeem door installateur aan laten leggen?
Op 6 februari 2025 heb ik de battery geleverd gekregen. Aansluiten was een fluitje van een cent en omdat ik er absoluut geen verstand van heb, vond ik dat ideaal.
Ik had totaal geen rekening gehouden met een verlies van 20-25% en ook niet dat de 🔋 niet helemaal ontladen wordt. De capaciteit valt mij dus een beetje tegen.
Wij hebben 12 zonnepanelen van 400wp en leveren gemiddeld 8,2 kWh per dag terug, gebruiken gemiddeld, 5,2 kWh per dag direct zelf. Dat is 38,6% dit jaar. Wij hebben een variabel energie contant . Waar we per 22-05-25 € 0,1723 terugleverboete gaan betalen. (Nu € 0,143)
Op E4.... Foutcodes na, heb ik in die 2,5 maand wel alle hier genoemde problemen gehad. Diverse keren WiFi connectie terwijl de signaalsterkte 100% is. P1 connectie verlies, en diverse keren bijladen vanwege te lange "inactiviteit". Alle storingen zelf verholpen door opnieuw verbinden of uitschakelen, stekker eruit, even wachten en weer opnieuw opstarten.
Helaas kreeg ik op 11-04, na een Firmware update (1.0104), een paar uur voor mijn vakantie, de beruchte E305 foutcode. Omdat ik geen contact met HW kon krijgen heb ik wederom de batterij gereset, voor 50% opgeladen. Uitgezet en voor alle zekerheid de stekker uit het stopcontact gehaald. Zo had ik hem ook geleverd gekregen.
Tijdens mijn vakantie summier bericht gehad van HW dat ik na mijn vakantie contact op mocht nemen als de fout weer op zou treden. Verder geen uitleg over de E305.
Heb nog wel even de polis van mijn opstalverzekering geraadpleegd of het bezit van een thuisbatterij meeverzekerd is. Dat is gelukkig zo, maar had ik natuurlijk voor de aanschaf al moeten doen.
Onze 🔋 staat op mijn geclimatiserde werkkamer. Airco gaat automatisch Verwarmen als de temperatuur onder de 10 graden zakt. Ik heb overigens 1x de melding gehad dat de 🔋 te warm werd toen het rond de 23 graden was op mijn werkkamer.
Na het uitzetten van de verwarming kreeg ik weer de melding "Alles is Oké". Lees eerder in dit topic dat HW om die reden de PiB omgeruild heeft.
By the way, waar laten we de batterij als we er vanaf willen of als hij over 10 jaar stuk gaat?
Nou dat is het voor zover. Ik ga weer over op de Leesmodes maar vind het toch ook wel leuk om "Te Delen".
[ Voor 0% gewijzigd door Klassieker op 23-04-2025 22:18 . Reden: Schrijffouten ]
Ik zou hem inleveren bij een recyclingbedrijf aka oudijzerboer, en anders in de wit-/bruingoed container van de milieustraat.Klassieker schreef op woensdag 23 april 2025 @ 22:15:
By the way, waar laten we de batterij als we er vanaf willen of als hij over 10 jaar stuk gaat?
7200Wp Z/ZW | Daikin Altherma 3 all electric | 3x HW PiB | Gasloos
Stuur me maar een DM tegen die tijd. Grote kans dat na tien jaar de accucellen defect zijn, en die vervang ik dan wel.Klassieker schreef op woensdag 23 april 2025 @ 22:15:
By the way, waar laten we de batterij als we er vanaf willen of als hij over 10 jaar stuk gaat?
Xtool D1 10w laser cutter - IoT moet nooit op internet - 4x HomeWizard plug-in batterij, totaal 10,8 kWh / 3200 watt / 3200 watt, aansturing met Home Assistant - Renault Twizy ± 10000 km per jaar
Wanneer je eenmaal je eerste schoorsteenbrand hebt meegemaakt dan laat je voortaan inderdaad jaarlijks de schoorsteenveger komen.asing schreef op woensdag 23 april 2025 @ 19:43:
[...]
Zei @fikkie123 .![]()
Als je bang bent voor brand kan je beter je mobieltje buiten opladen en niet naast je bed. Of electrisch gaan koken of de schoorsteenveger jaarlijks laten komen.
Rendabel wordt de thuisbatterij pas in 2027 als de salderingsregeling eraf gaat. Voor nu is het voor nieuwe contracten een kleine besparing op de terugleverboete, in mijn geval 11 cent per kWh.Klassieker schreef op woensdag 23 april 2025 @ 22:15:
Goedenavond,
Helemaal nieuw hier. Zeker geen "Tweaker", maar wel heel erg leergierig en inmiddels dit topic helemaal bijgelezen en al erg veel opgestoken hier. Ben wel van het "Meten is Weten" en houd alles bij. 😉 Lifetime RTE (2,5 mnd) 77,0% heb vorig jaar 238 dagen, > 3kWh terug geleverd, dus vraag me af of een 🔋wel rendabel is.
De hoofdreden waarom ik op 25-06-2024, direct, een HW PiB besteld heb is voor mij omdat het een betaalbaar leerproject is en mooie proef om uiteindelijk in de loop van volgend jaar te besluiten wat ik ga doen. Nog één of twee bijbestellen, of een groot systeem door installateur aan laten leggen?
Op 6 februari 2025 heb ik de battery geleverd gekregen. Aansluiten was een fluitje van een cent en omdat ik er absoluut geen verstand van heb, vond ik dat ideaal.
Ik had totaal geen rekening gehouden met een verlies van 20-25% en ook niet dat de 🔋 niet helemaal ontladen wordt. De capaciteit valt mij dus een beetje tegen.
Wij hebben 12 zonnepanelen van 400wp en leveren gemiddeld 8,2 kWh per dag terug, gebruiken gemiddeld, 5,2 kWh per dag direct zelf. Dat is 38,6% dit jaar. Wij hebben een variabel energie contant . Waar we per 22-05-25 € 0,1723 terugleverboete gaan betalen. (Nu € 0,143)
Op E4.... Foutcodes na, heb ik in die 2,5 maand wel alle hier genoemde problemen gehad. Diverse keren WiFi connectie terwijl de signaalsterkte 100% is. P1 connectie verlies, en diverse keren bijladen vanwege te lange "inactiviteit". Alle storingen zelf verholpen door opnieuw verbinden of uitschakelen, stekker eruit, even wachten en weer opnieuw opstarten.
Helaas kreeg ik op 11-04, na een Firmware update (1.0104), een paar uur voor mijn vakantie, de beruchte E305 foutcode. Omdat ik geen contact met HW kon krijgen heb ik wederom de batterij gereset, voor 50% opgeladen. Uitgezet en voor alle zekerheid de stekker uit het stopcontact gehaald. Zo had ik hem ook geleverd gekregen.
Tijdens mijn vakantie summier bericht gehad van HW dat ik na mijn vakantie contact op mocht nemen als de fout weer op zou treden. Verder geen uitleg over de E305.
Heb nog wel even de polis van mijn opstalverzekering geraadpleegd of het bezit van een thuisbatterij meeverzekerd is. Dat is gelukkig zo, maar had ik natuurlijk voor de aanschaf al moeten doen.
Onze 🔋 staat op mijn geclimatiserde werkkamer. Airco gaat automatisch Verwarmen als de temperatuur onder de 10 graden zakt. Ik heb overigens 1x de melding gehad dat de 🔋 te warm werd toen het rond de 23 graden was op mijn werkkamer.
Na het uitzetten van de verwarming kreeg ik weer de melding "Alles is Oké". Lees eerder in dit topic dat HW om die reden de PiB omgeruild heeft.
By the way, waar laten we de batterij als we er vanaf willen of als hij over 10 jaar stuk gaat?
Nou dat is het voor zover. Ik ga weer over op de Leesmodes maar vind het toch ook wel leuk om "Te Delen".
Verlies heb je altijd bij een omvormer. In dit geval in, en uit. Verlies heb je ook met je zonnepanelen. Info over efficiency Link staat ook gewoon online op HomeWizard, tussen de 75 en 88%. Dat je de afgelopen maanden een bepaald percentage haalt zegt helemaal niets over een jaar of meerdere jaren. Dit is ook nog eens verschillend per setup en moeilijker goed te berekenen dan meeste mensen denken.
E305 is maar een simpele software/firmware fout. Wordt opgelost in de nieuwe firmware versie. Heeft @HomeWizard_NL vandaag nog bevestigd hier in het forum.
Net zoals alles met recyclen gaat de accu na 20 jaar gewoon naar de milieustraat, kan de gemeente er nog wat aan verdienen. Wellicht zijn er tegen die tijd zelfs nog bedrijven die ze graag overnemen voor een restbedrag.
Als de capaciteit je tegenvalt kun je, je thuisbatterijen verkopen een ander merk kopen en tegen precies hetzelfde aanlopen. Dit lijkt me meer een gevoel dan echt een probleem, net als een harde schijf van 20 TB geen 20 TB is, 1000 vs 1024.
Vreemd dat je denkt aan een grotere installatie via een installateur, dat is mijns inziens pas geld weggooien een klein beetje minder capaciteit maak dan helemaal geen fluit meer uit. 1 tot 2k voor "professionele" installatie. Daar koop je straks twee extra thuisbatterijen voor. Het enige wat tegen zou kunnen vallen is het maximum van vier thuisbatterijen, maar daar komt ook wel een oplossing voor, denk aan een P1 meter v3.
WiFi blijft een probleem bij veel mensen. Hier totaal geen last van gehad. Ik dacht even van wel met een E305 maar dat is dus een firmware fout van HomeWizard. Geen vaste IP adressen. Wel 2.4Ghz op 20 Mhz. Veel mensen willen sneller met 40 of 80 Mhz maar daar wordt het zeker niet stabieler van en ook de afstand wordt korter. Er zijn 1001 routers en mensen die niks van WiFi weten. Dat kan HomeWizard natuurlijk niet oplossen.
77 kWh EV | 3,38 kWp SolarEdge SE3000 | 2x Technaxx 300W Solar | Drie HomeWizard PiBs | LG 3,5 kW Standaard Plus | 100 liter QH Boiler
Belg zijnde is dat ook wat me tegenhoudt om deze of een gelijkaardig model te kopen, toch gezien de prijs en de capaciteit. In België geen terugleverboete, maar vermoedelijk ook geen injectievergoeding meer binnenkort. Voorlopig krijg je vaak zelfs nog 5 eurocent per geinjecteerde kWh, en dat is dan zonder AC/DC verliezen. Dit terzijde.Klassieker schreef op woensdag 23 april 2025 @ 22:15:
Ik had totaal geen rekening gehouden met een verlies van 20-25% en ook niet dat de 🔋 niet helemaal ontladen wordt. De capaciteit valt mij dus een beetje tegen.
Laten we zeggen dat de batterij 250 dagen per jaar "volledig" kan laden/ontladen. Dat is pakweg 2kWh per dag uitgespaard. 30 cent per per kWh, 60 cent per dag. € 150 uitgespaard per jaar. Aankoop € 1400. Terugverdientijd 9,3j dus? Nachttarief en weekend is trouwens minder dan 30 cent aankoopprijs.
Mis ik hier iets? Of kan je hier gewoon nooit iets aan verdienen? Ik begrijp zelf de hype niet zo goed.
En voor sommige mensen omdat het gewoon leuk is om je eigen opgewekte stroom 's nachts te kunnen gebruikenTFX77 schreef op donderdag 24 april 2025 @ 01:32:
[...]
Rendabel wordt de thuisbatterij pas in 2027 als de salderingsregeling eraf gaat. Voor nu is het voor nieuwe contracten een kleine besparing op de terugleverboete, in mijn geval 11 cent per kWh.
Thousands of years ago, cats were worshipped as Gods. Cats have never forgotten this.
En je zou zeggen dat je bij zo'n storing weliswaar niet meer kunt leveren aan het net, maar opladen zou nog wel moeten kunnen en dat doet hij ook niet. Tevens viel mij op dat ook de tweede batterij stopte met opladen, terwijl die geen error gaf. En toen ik de batterij met storing had uitgeschakeld ging de andere batterij als een gek schakelen tussen laden en ontladen, terwijl er op dat moment voldoende zonnestroom over was om te laden. Net alsof een buffer in de P1-meter leegliep.hanev001 schreef op woensdag 23 april 2025 @ 17:06:
[...]
Was het eerst ook maar er is blijkbaar een bug in de software geslopen die met de nieuwe update weer wordt verholpen.
Het is leuk om hier te volgen, zitten nog best een hoop kinderziektes in (logisch) waardoor de gemiddelde PV bezitter beter tot begin 2027 kan wachten op de volgende stabielere generatie batterijen.Wailing_Banshee schreef op donderdag 24 april 2025 @ 07:39:
En voor sommige mensen omdat het gewoon leuk is om je eigen opgewekte stroom 's nachts te kunnen gebruiken
Voor een redelijke TVT moet het systeem gewoon 10+ jaar vlekkeloos werken, niet in regelmatig in storing gaan wat je alleen opmerkt als je actief met verbruik bezig bent.
Regio Utrecht 1850Wp@79° 3700Wp@259°
Met 4000 cycli wat heel normaal is voor een LFP is 10+ jaar niet eens heel reeel, maar je hebt altijd uitschieters naar boven en beneden.hoevenpe schreef op donderdag 24 april 2025 @ 07:46:
[...]
Het is leuk om hier te volgen, zitten nog best een hoop kinderziektes in (logisch) waardoor de gemiddelde PV bezitter beter tot begin 2027 kan wachten op de volgende stabielere generatie batterijen.
Voor een redelijke TVT moet het systeem gewoon 10+ jaar vlekkeloos werken, niet in regelmatig in storing gaan wat je alleen opmerkt als je actief met verbruik bezig bent.
Problemen zijn er altijd met dergelijk ingewikkelde technieken. Regel en communicatie software heeft gewoon fouten, dat gebeurd. Tot op heden lijkt het wel opgelost te worden door HW zoals ik lees.
Nu een week de batterij en geen problemen ervaren. 6 cycli sinds vorige week woensdag middag.
Ik denk dat een bijkomend voordeel van een stekkerbatterij kan zijn als je in de toekomst verhuisplannen hebt. Stekker eruit en meenemen. Bij een vaste installatie is het gok ik of mee proberen te verkopen, al zal je niet de hoofdprijs ineens krijgen of (zelf) weer uitbouwen en elders inbouwen. Al zal laten inbouwen elders weer niet ten gunstig van de TVT komen.TFX77 schreef op donderdag 24 april 2025 @ 01:32:
[...]
Rendabel wordt de thuisbatterij pas in 2027 als de salderingsregeling eraf gaat. Voor nu is het voor nieuwe contracten een kleine besparing op de terugleverboete, in mijn geval 11 cent per kWh.
Verlies heb je altijd bij een omvormer. In dit geval in, en uit. Verlies heb je ook met je zonnepanelen. Info over efficiency Link staat ook gewoon online op HomeWizard, tussen de 75 en 88%. Dat je de afgelopen maanden een bepaald percentage haalt zegt helemaal niets over een jaar of meerdere jaren. Dit is ook nog eens verschillend per setup en moeilijker goed te berekenen dan meeste mensen denken.
E305 is maar een simpele software/firmware fout. Wordt opgelost in de nieuwe firmware versie. Heeft @HomeWizard_NL vandaag nog bevestigd hier in het forum.
Net zoals alles met recyclen gaat de accu na 20 jaar gewoon naar de milieustraat, kan de gemeente er nog wat aan verdienen. Wellicht zijn er tegen die tijd zelfs nog bedrijven die ze graag overnemen voor een restbedrag.
Als de capaciteit je tegenvalt kun je, je thuisbatterijen verkopen een ander merk kopen en tegen precies hetzelfde aanlopen. Dit lijkt me meer een gevoel dan echt een probleem, net als een harde schijf van 20 TB geen 20 TB is, 1000 vs 1024.
Vreemd dat je denkt aan een grotere installatie via een installateur, dat is mijns inziens pas geld weggooien een klein beetje minder capaciteit maak dan helemaal geen fluit meer uit. 1 tot 2k voor "professionele" installatie. Daar koop je straks twee extra thuisbatterijen voor. Het enige wat tegen zou kunnen vallen is het maximum van vier thuisbatterijen, maar daar komt ook wel een oplossing voor, denk aan een P1 meter v3.
WiFi blijft een probleem bij veel mensen. Hier totaal geen last van gehad. Ik dacht even van wel met een E305 maar dat is dus een firmware fout van HomeWizard. Geen vaste IP adressen. Wel 2.4Ghz op 20 Mhz. Veel mensen willen sneller met 40 of 80 Mhz maar daar wordt het zeker niet stabieler van en ook de afstand wordt korter. Er zijn 1001 routers en mensen die niks van WiFi weten. Dat kan HomeWizard natuurlijk niet oplossen.
Denk in kansen, niet in problemen. Homewizard Plug-In Battery 5.4 kWh. Zendure 2400 AC 17.2 kWh. Testen Accumate 4.8 kWh Plug-In Battery. 3330 Wp zonnepanelen. EV 77 kWh. Peblar Business Laadpaal.
Ik heb een Enphase-systeem (en geen home assistant oid) dus helaas kan dat momenteel nog niet via de standaard Enphase-app.
Even contact gehad met Enphase, die gaven gelukkig aan dat er een stroomproductie aan/uit knop in ontwikkeling is voor de "gewone" gebruikers en die zal er sowieso voor 2027 zijn.
De PiB ging direct van laden naar ontladen toen de productie wegviel.
En toen de productie weer terug was ook weer netjes laden.
Ik dacht dat het gekoppeld zijn van mijn Enphase systeem in de HW app misschien ook nog een rol zou spelen ergens, maar dat is dus niet zo. De PiB kijkt dus echt puur en alleen naar wat de P1-meter ziet.
Doordat er een handmatig laden knop in de HW app is ingebouwd, heb je technisch gezien dus niet eens zonnepanelen meer nodig om een PiB te kunnen gebruiken, mocht je alvast wat met dynamische tarieven willen gaan spelen.
Is dit dan alleen voor de Enphase Gateway Metered? Of ook voor de 'standaard' Gateway?Knurt schreef op donderdag 24 april 2025 @ 08:53:
Gisteren even mijn PV-productie moeten stilzetten wegens werkzaamheden op het dak.
Ik heb een Enphase-systeem (en geen home assistant oid) dus helaas kan dat momenteel nog niet via de standaard Enphase-app.
Even contact gehad met Enphase, die gaven gelukkig aan dat er een stroomproductie aan/uit knop in ontwikkeling is voor de "gewone" gebruikers en die zal er sowieso voor 2027 zijn.
[..]
Powered by KPN
Zonnepanelen blijven natuurlijk wel de goedkoopste vorm van je batterij opladen. Zeker als je ze al terugverdiend hebt.Knurt schreef op donderdag 24 april 2025 @ 08:53:
Gisteren even mijn PV-productie moeten stilzetten wegens werkzaamheden op het dak.
Ik heb een Enphase-systeem (en geen home assistant oid) dus helaas kan dat momenteel nog niet via de standaard Enphase-app.
Even contact gehad met Enphase, die gaven gelukkig aan dat er een stroomproductie aan/uit knop in ontwikkeling is voor de "gewone" gebruikers en die zal er sowieso voor 2027 zijn.
De PiB ging direct van laden naar ontladen toen de productie wegviel.
En toen de productie weer terug was ook weer netjes laden.
Ik dacht dat het gekoppeld zijn van mijn Enphase systeem in de HW app misschien ook nog een rol zou spelen ergens, maar dat is dus niet zo. De PiB kijkt dus echt puur en alleen naar wat de P1-meter ziet.
Doordat er een handmatig laden knop in de HW app is ingebouwd, heb je technisch gezien dus niet eens zonnepanelen meer nodig om een PiB te kunnen gebruiken, mocht je alvast wat met dynamische tarieven willen gaan spelen.
Spelen met dynamisch is idd een mooie optie. Ben er al mee bezig. Vandaag zijn de tarieven vrij vlak. Rustdag dus. Het is 50 tinten grijs buiten dus opwek zal ook vrij laag zijn. Komen weer beter dagen aan. Ff volhouden.
Denk in kansen, niet in problemen. Homewizard Plug-In Battery 5.4 kWh. Zendure 2400 AC 17.2 kWh. Testen Accumate 4.8 kWh Plug-In Battery. 3330 Wp zonnepanelen. EV 77 kWh. Peblar Business Laadpaal.
Nee, ook voor de standaard Envoy.Packardhell schreef op donderdag 24 april 2025 @ 08:56:
[...]
Is dit dan alleen voor de Enphase Gateway Metered? Of ook voor de 'standaard' Gateway?
Hahaha ja vandaag "verplicht" een vakantie-dag voor deze hardwerkende PiB hier. Precies 70 cycli nu gedraaid met 215,5 kWh erin en 159,6 kWh eruit. Daar gaat vandaag weinig aan veranderen.Devke schreef op donderdag 24 april 2025 @ 08:57:
[...]
Zonnepanelen blijven natuurlijk wel de goedkoopste vorm van je batterij opladen. Zeker als je ze al terugverdiend hebt.
Spelen met dynamisch is idd een mooie optie. Ben er al mee bezig. Vandaag zijn de tarieven vrij vlak. Rustdag dus. Het is 50 tinten grijs buiten dus opwek zal ook vrij laag zijn. Komen weer beter dagen aan. Ff volhouden.
Snipperdagen moeten ook op he haha. Jij hebt ook een dynamisch contract? Begrijp ik dat goed?Knurt schreef op donderdag 24 april 2025 @ 09:09:
[...]
Hahaha ja vandaag "verplicht" een vakantie-dag voor deze hardwerkende PiB hier. Precies 70 cycli nu gedraaid met 215,5 kWh erin en 159,6 kWh eruit. Daar gaat vandaag weinig aan veranderen.
Denk in kansen, niet in problemen. Homewizard Plug-In Battery 5.4 kWh. Zendure 2400 AC 17.2 kWh. Testen Accumate 4.8 kWh Plug-In Battery. 3330 Wp zonnepanelen. EV 77 kWh. Peblar Business Laadpaal.
Nu nog niet dynamisch, ik kon nog net een relatief gunstig vast jaarcontract afsluiten met lage terugleverkosten. Maar ik gebruik dit jaar wel bewust om met dynamisch te simuleren naar volgend jaar toe.Devke schreef op donderdag 24 april 2025 @ 09:11:
[...]
Snipperdagen moeten ook op he haha. Jij hebt ook een dynamisch contract? Begrijp ik dat goed?
Dat is vrij eenvoudig te doen door met de tarieven in de HW-app te spelen.
En dus ook een beetje inzicht te krijgen in hoe 1 PiB daar invloed op kan hebben en of ik nog een 2de ernaast ga zetten (denk het wel). Alhoewel ik een tweede pas ga bestellen als alle nieuwe functionaliteiten die aangekondigd zijn erop zitten en ook goed blijken te werken. ;-)
Maar ik verwacht bij het aflopen van het huidige contract naar dynamisch te switchen, al is het alleen maar om de terugleverkosten te ontlopen.
Precies de reden dat ik ook naar dynamisch ben gegaan. Wel klaar met "boetes". Maar goed. Ik ben wel benieuwd naar je ervaringen straks. Ik denk dat steeds meer mensen uiteindelijk die kant op gaan. Laat je ervaringen i.c.m. de PIB rustig horen. Over alleen dynamisch ga ik niet verder ff, anders dwaal ik ook te ver af.Knurt schreef op donderdag 24 april 2025 @ 09:24:
[...]
Nu nog niet dynamisch, ik kon nog net een relatief gunstig vast jaarcontract afsluiten met lage terugleverkosten. Maar ik gebruik dit jaar wel bewust om met dynamisch te simuleren naar volgend jaar toe.
Dat is vrij eenvoudig te doen door met de tarieven in de HW-app te spelen.
En dus ook een beetje inzicht te krijgen in hoe 1 PiB daar invloed op kan hebben en of ik nog een 2de ernaast ga zetten (denk het wel). Alhoewel ik een tweede pas ga bestellen als alle nieuwe functionaliteiten die aangekondigd zijn erop zitten en ook goed blijken te werken. ;-)
Maar ik verwacht bij het aflopen van het huidige contract naar dynamisch te switchen, al is het alleen maar om de terugleverkosten te ontlopen.
Denk in kansen, niet in problemen. Homewizard Plug-In Battery 5.4 kWh. Zendure 2400 AC 17.2 kWh. Testen Accumate 4.8 kWh Plug-In Battery. 3330 Wp zonnepanelen. EV 77 kWh. Peblar Business Laadpaal.
Ik hoop niet alleen aan/uit maar ook iets als "terugregelen naar verbruik woning"? Geen idee of Enphase zoiets kent, SolarEdge in ieder geval wel. Daar heet het Active Power Limit, en dat is ook lokaal aan te sturen met bv HA. Als ik dat aanzet gebruik ik maximaal eigen zonne-energie, maar lever niet (nauwelijks, er glipt een paar wattuur per dag langs door timings- en meetverschillen) terug. Als mijn HW accu er is moet ik wel sleutelen aan dat script, want ik wil niet dat de accu en de PV-omvormer gaan "vechten".Knurt schreef op donderdag 24 april 2025 @ 08:53:
Even contact gehad met Enphase, die gaven gelukkig aan dat er een stroomproductie aan/uit knop in ontwikkeling is voor de "gewone" gebruikers en die zal er sowieso voor 2027 zijn.
Maar voor de lang termijn zou je dat wel willen automatiseren zou ik zeggenDoordat er een handmatig laden knop in de HW app is ingebouwd, heb je technisch gezien dus niet eens zonnepanelen meer nodig om een PiB te kunnen gebruiken, mocht je alvast wat met dynamische tarieven willen gaan spelen.
Xtool D1 10w laser cutter - IoT moet nooit op internet - 4x HomeWizard plug-in batterij, totaal 10,8 kWh / 3200 watt / 3200 watt, aansturing met Home Assistant - Renault Twizy ± 10000 km per jaar
Aangezien ze beide in dezelfde order zaten is het wachten dat nr2 dezelfde melding gaat geven of is het puur toeval?
[ Voor 32% gewijzigd door sweetdude op 24-04-2025 09:39 ]
Zou wel zo fijn zijn als Enphase dat ergens officieel zou delen. Of willen ze eerst nog zoveel mogelijk metered’s verkopen 🤷🏻♂️
Metered is een mooie oplossing omdat je dan de productie kan knijpen tot alleen je eigen verbruik maar dynamisch zou helemaal uitschakelen met een -s volstaan bij negatieve tarieven.
Als we tegen die tijd de PIB kunnen vertellen dat ‘ie dan niet moet gaan ontladen zijn we een paar stappen verder 😆
[ Voor 34% gewijzigd door easywoods op 24-04-2025 09:49 ]
de std heeft geen zicht op verbruik in je huis enkel wat de iq's leveren. Aan/uit zal max haalbare zijn. De metered kan heeft wel inzicht in je verbruik en zou dan evt nom kunnen sturen.easywoods schreef op donderdag 24 april 2025 @ 09:40:
[...]
Zou wel zo fijn zijn als Enphase dat ergens officieel zou delen. Of willen ze eerst nog zoveel mogelijk metered’s verkopen 🤷🏻♂️
Snap ik, dat moet ook; helemaal uit is (voor mij) prima bij een negatieve prijs.rvee schreef op donderdag 24 april 2025 @ 09:47:
[...]
de std heeft geen zicht op verbruik in je huis enkel wat de iq's leveren. Aan/uit zal max haalbare zijn. De metered kan heeft wel inzicht in je verbruik en zou dan evt nom kunnen sturen.
Een instelbare productie limiet zou ook makkelijk kunnen zonder de CT klemmen van de metered 😜
[ Voor 13% gewijzigd door easywoods op 24-04-2025 10:20 ]
Ik neem stiekem wel aan dat Enphase ook een beetje kijkt naar wat de concurrentie goed doet en dat zelf ook implementeert. Maar who knows until we know...JeroenH schreef op donderdag 24 april 2025 @ 09:31:
[...]
Ik hoop niet alleen aan/uit maar ook iets als "terugregelen naar verbruik woning"? Geen idee of Enphase zoiets kent, SolarEdge in ieder geval wel. Daar heet het Active Power Limit, en dat is ook lokaal aan te sturen met bv HA. Als ik dat aanzet gebruik ik maximaal eigen zonne-energie, maar lever niet (nauwelijks, er glipt een paar wattuur per dag langs door timings- en meetverschillen) terug. Als mijn HW accu er is moet ik wel sleutelen aan dat script, want ik wil niet dat de accu en de PV-omvormer gaan "vechten".
[...]
Maar voor de lang termijn zou je dat wel willen automatiseren zou ik zeggen
En qua automatiseren van laden van de PiB, uiteraard! :-) Ik denk dat er steeds meer mensen met smart wachten op de extra mogelijkheden.
Dat is natuurlijk puur toeval. De kans dat beide met E455 komen lijkt mij nihil.sweetdude schreef op donderdag 24 april 2025 @ 09:38:
Ondertussen is één van mijn 2 batterijen ook gekomen met een E455 melding na 33 laadcyclussen, hij wordt morgen omgewisseld.
Aangezien ze beide in dezelfde order zaten is het wachten dat nr2 dezelfde melding gaat geven of is het puur toeval?
77 kWh EV | 3,38 kWp SolarEdge SE3000 | 2x Technaxx 300W Solar | Drie HomeWizard PiBs | LG 3,5 kW Standaard Plus | 100 liter QH Boiler
Hier een tevreden gebruiker van de PiB, deze staat nog in de woonkamer (sinds 3 april) ivm de foutmeldingen en soms raar gedrag wat ik hier wel eens lees maar tot nu toe hier geen enkel probleem kunnen ontdekken. Ding doet wat hij moet doen. Heb hier in huis een Asus router staan (woonkamer) en ook geen enkele keer verbindingsfouten ofzo gehad. Gewoon 1 netwerk en alles op DHCP. Geen Homey of HomeAssistant dus ook niet teveel verbidingen op de P1 meter. Mijn eigen verbuik is zo'n beetje verdubbeld en de afname van het net gehalveerd. Precies wat de bedoeling is eigenlijk. Ook een display in huis (gekocht met de punten van Vattenfall dus gratis) en wij zijn er blij mee. Ik hoop wel dat HW de mogelijkheden daarvan nog wat uitbreid, nu alleen te zien of hij laad/ontlaad en het percentage ook al is dat in principe wel voldoende maar hoe meer keus je hebt hoe leuker het is. Vrouw en dochter kijken vaak naar het display en gebruiken het ook om te kijken wanneer wasmachine/vaatwasser het beste aan kunnen. Als de zon schijnt maakt dat niet zoveel uit maar op een bewolkte dag als vandaag wacht ze tot de PiB een beetje lading heeft zodat deze toch het gros voor zijn rekening neemt. Wat heb ik allemaal van HW: de P1 meter, de PiB, een 1 fase kWh meter (daar zit de airco op), het Energy+ abo en het display. Spinnend tevreden tot nu toe dus hopelijk blijft dat zo. Ik zit nog in dubio voor een 2e PiB, haal zonder airco over het algemeen net aan de volgende ochtend met de PiB maar als we in de avond nog de airco aan hebben dan red ik het uiteraard niet maar op een echt bewolkte dag krijg ik de PiB ook niet vol (soms maar 35%) dus een 2e wil dan helemaal niet. Hier nog een fotootje van het display. Staat nu te laden met het beetje overschot van de panelen. Ik heb trouwens 3450 Wp liggen vol op het zuiden.Kevin1990 schreef op woensdag 23 april 2025 @ 19:19:
[...]
Deze batterijen zijn ook niet heel erg duur hoor begrijp me niet verkeerd. Andere zijn veel duurder en de voorkeur zou eigenlijk uit gaan naar 1 systeem dus Enphase maar vind de prijs echt nog te hoog. Wellicht als er wst meer voordeel komt in de vorm van subsidie.
Ik ben benieuwd naar de Home Wizard. Heb gelijk de P1 meter mee besteld. Duurt nog wel even tot augustus![]()
Heeft iemand ook het display en wat zijn hier de ervaringen mee? Ik heb geen plaats voor kWh meters meer aangezien de meterkast echt ramvol zit en niks meer bij kan
WGA | Napoleon Pro 22 K-Leg-3 | KamadoJoe Big Joe I | Inkbird ISC-027BW | JoeFyr | JoyStove Large | Weber Smokey Joe | Ooni Karu 2 | www.bbq-brethren.nl | MHI SRK35ZSX-WF | HomeWizard PiB 2x | 3450 Wp 100% Zuid
Ik denk dus juist niet dat uiteindelijk meer mensen naar dynamisch gaan overstappen.Devke schreef op donderdag 24 april 2025 @ 09:30:
[...]
Precies de reden dat ik ook naar dynamisch ben gegaan. Wel klaar met "boetes". Maar goed. Ik ben wel benieuwd naar je ervaringen straks. Ik denk dat steeds meer mensen uiteindelijk die kant op gaan. Laat je ervaringen i.c.m. de PIB rustig horen. Over alleen dynamisch ga ik niet verder ff, anders dwaal ik ook te ver af.
Ben ervan overtuigt dat de dynamiche prijzen veel meer naar elkaar toen gaan groeien, zeker na afschaffing saldering.
1) Zonnepanelenbezitters worden dan veel bewuster in het tijdstip van gebruik van energie,die noodzaak is er nu totaal niet.
2) Meer opslag in batterijen, batterijmarkt gaat floreren.
3) Afschakeling/dimmen van omvormers.
En zo zijn er nog wel een aantal reden te bedenken waarom ik denk dat de dynamisch contracten veel minder interessant gaan worden.
Ah top! Ik vind het scherm niet duur maar weet niet of het meerwaarde heeft. De info over de batterij kun je natuurlijk al zien in de app. En ik kan via of de load balancer of de Enphase zien wat er gebeurd met vraag van het huis en wat er aan energie van het net komt of teruggaat het net in op ieder moment.fxs81 schreef op donderdag 24 april 2025 @ 10:39:
[...]
Hier een tevreden gebruiker van de PiB, deze staat nog in de woonkamer (sinds 3 april) ivm de foutmeldingen en soms raar gedrag wat ik hier wel eens lees maar tot nu toe hier geen enkel probleem kunnen ontdekken. Ding doet wat hij moet doen. Heb hier in huis een Asus router staan (woonkamer) en ook geen enkele keer verbindingsfouten ofzo gehad. Gewoon 1 netwerk en alles op DHCP. Geen Homey of HomeAssistant dus ook niet teveel verbidingen op de P1 meter. Mijn eigen verbuik is zo'n beetje verdubbeld en de afname van het net gehalveerd. Precies wat de bedoeling is eigenlijk. Ook een display in huis (gekocht met de punten van Vattenfall dus gratis) en wij zijn er blij mee. Ik hoop wel dat HW de mogelijkheden daarvan nog wat uitbreid, nu alleen te zien of hij laad/ontlaad en het percentage ook al is dat in principe wel voldoende maar hoe meer keus je hebt hoe leuker het is. Vrouw en dochter kijken vaak naar het display en gebruiken het ook om te kijken wanneer wasmachine/vaatwasser het beste aan kunnen. Als de zon schijnt maakt dat niet zoveel uit maar op een bewolkte dag als vandaag wacht ze tot de PiB een beetje lading heeft zodat deze toch het gros voor zijn rekening neemt. Wat heb ik allemaal van HW: de P1 meter, de PiB, een 1 fase kWh meter (daar zit de airco op) en het display. Spinnend tevreden tot nu toe dus hopelijk blijft dat zo. Ik zit nog in dubio voor een 2e PiB, haal zonder airco over het algemeen net aan de volgende ochtend met de PiB maar als we in de avond nog de airco aan hebben dan red ik het uiteraard niet maar op een echt bewolkte dag krijg ik de PiB ook niet vol (soms maar 35%) dus een 2e wil dan helemaal niet. Hier nog een fotootje van het display. Staat nu te laden met het beetje overschot van de panelen. Ik heb trouwens 3450 Wp liggen vol op het zuiden.
[Afbeelding]
Waar gebruik jij het scherm voor? Alleen om te kijken of de batterij geladen wordt of ook noig andere functies?
Nodig is het niet, je kunt alles terug zien in de app, maar dan moet je wel je telefoon, tablet pakken of achter de computer gaan zitten. Mijn display staat in de woonkamer en je hoeft er alleen maar naar te kijken. Verder heb je heel ruime instelmogelijkheden om hem te laten tonen wat je wilt. Voor die paar tientjes vind ik hem zijn geld waard. O, ja er zit ook nog een temperatuur en hygrometer in.Kevin1990 schreef op donderdag 24 april 2025 @ 10:53:
[...]
Ah top! Ik vind het scherm niet duur maar weet niet of het meerwaarde heeft. De info over de batterij kun je natuurlijk al zien in de app. En ik kan via of de load balancer of de Enphase zien wat er gebeurd met vraag van het huis en wat er aan energie van het net komt of teruggaat het net in op ieder moment.
Waar gebruik jij het scherm voor? Alleen om te kijken of de batterij geladen wordt of ook noig andere functies?
Ryzen 5950x + 32GB GSKILL @3600 op Rog Strix Gaming E x570 + Asrock Phantom Gaming 6800XT+ Gigabyte Aorus FV43U Zwart + DS1621+ + DS414 + MacbookPro 16" 2021 + Mac Mini M4 Pro + Tesla MY RWD 2023 BYD
De Enphase app heeft de optie 'AI Optimalisatie' voor de mensen met dynamische tarieven. Wordt niet met zoveel woorden vermeld, maar ik neem aan dat die inderdaad de opwek knijpt naar eigen gebruik indien de prijs inclusief belasting negatief is. Ik weet niet hoe ze dan precies de vaste opslag per kWh van de leverancier meetellen (die verschilt per leverancier - ANWB is erg omhoog gegaan dit jaar). Ik denk ook niet dat dit rekening houdt met mensen die meer produceren dan ze gebruiken, en dus niet alles kunnen salderen.easywoods schreef op donderdag 24 april 2025 @ 09:52:
[...]
Snap ik, dat moet ook; helemaal uit is (voor mij) prima bij een negatieve prijs.
Een instelbare productie limiet zou ook makkelijk kunnen zonder de CT klemmen van de metered 😜
En om on-topic te blijven: ik ben heel benieuwd hoe dit samenwerkt met de HW batterij, en of dat verandert als HW ook slim probeert te worden met dynamische tarieven! Zeker aangezien ik merk dat de meting van Enphase niet helemaal overeenkomt met de slimme meter. Ik zie elke maand zo'n 4 kWh minder import en minder export in de Enphase app.
Maar in 2024 hadden we welgeteld 5 uur met supernegatieve stroomprijzen, dus het blijft afwachten wanneer we dit in actie kunnen zien. Hopelijk werkt alles goed samen voor 2027
Het algehele stroomverbruik, verbruik van de airco, gasverbruik en eigen zonnestroom verbruik (dat is de blauwe cirkel). Zit idd ook een temperatuurmeter en een hygrometer in, ik heb hem hier op temperatuur staan.Kevin1990 schreef op donderdag 24 april 2025 @ 10:53:
[...]
Waar gebruik jij het scherm voor? Alleen om te kijken of de batterij geladen wordt of ook nog andere functies?
WGA | Napoleon Pro 22 K-Leg-3 | KamadoJoe Big Joe I | Inkbird ISC-027BW | JoeFyr | JoyStove Large | Weber Smokey Joe | Ooni Karu 2 | www.bbq-brethren.nl | MHI SRK35ZSX-WF | HomeWizard PiB 2x | 3450 Wp 100% Zuid
Jammer maar helaas ben ik sinds december 2024 geen klant meer van Vattenfall. (Vanwege de hoge terugleverkosten)winwiz schreef op donderdag 24 april 2025 @ 10:59:
[...]
Nodig is het niet, je kunt alles terug zien in de app, maar dan moet je wel je telefoon, tablet pakken of achter de computer gaan zitten. Mijn display staat in de woonkamer en je hoeft er alleen maar naar te kijken. Verder heb je heel ruime instelmogelijkheden om hem te laten tonen wat je wilt. Voor die paar tientjes vind ik hem zijn geld waard. O, ja er zit ook nog een temperatuur en hygrometer in.
Anders had ik hem ook met punten kunnen kopen.
Ik wacht even de batterij af en kijk dan hoe ik de app vind werken. Kan die ook het gebruik over elke fase meten? Dus verbruik en teruglevering?
Dat zou wel interessant zijn omdat 1 van de laadpalen nog niet helemaal lekker werkt en ook met terugleveren in de avonden zou dat wel leuk zijn. Ook om wat je zelf zegt niet steeds de telefoon te moeten gebruiken. Nu ben ik zelf niet zo'n fan van appartuur aan de muren hangen.
Onze Tado V3 draadloze thermostaat ligt achter een fotolijstje op het tv meubel omdat die alleen als sensor gebruikt wordt
WGA | Napoleon Pro 22 K-Leg-3 | KamadoJoe Big Joe I | Inkbird ISC-027BW | JoeFyr | JoyStove Large | Weber Smokey Joe | Ooni Karu 2 | www.bbq-brethren.nl | MHI SRK35ZSX-WF | HomeWizard PiB 2x | 3450 Wp 100% Zuid
Je kunt dit beter in het algemene HW topic vragen, dit topic gaat specifiek over de PlugIn batterijKevin1990 schreef op donderdag 24 april 2025 @ 11:17:
[...]
Jammer maar helaas ben ik sinds december 2024 geen klant meer van Vattenfall. (Vanwege de hoge terugleverkosten)
Anders had ik hem ook met punten kunnen kopen.
Ik wacht even de batterij af en kijk dan hoe ik de app vind werken. Kan die ook het gebruik over elke fase meten? Dus verbruik en teruglevering?
Dat zou wel interessant zijn omdat 1 van de laadpalen nog niet helemaal lekker werkt en ook met terugleveren in de avonden zou dat wel leuk zijn. Ook om wat je zelf zegt niet steeds de telefoon te moeten gebruiken. Nu ben ik zelf niet zo'n fan van appartuur aan de muren hangen.
Onze Tado V3 draadloze thermostaat ligt achter een fotolijstje op het tv meubel omdat die alleen als sensor gebruikt wordt
Ryzen 5950x + 32GB GSKILL @3600 op Rog Strix Gaming E x570 + Asrock Phantom Gaming 6800XT+ Gigabyte Aorus FV43U Zwart + DS1621+ + DS414 + MacbookPro 16" 2021 + Mac Mini M4 Pro + Tesla MY RWD 2023 BYD
Ah dat is geen optie voor mijn.fxs81 schreef op donderdag 24 april 2025 @ 11:18:
@Kevin1990 dat kan volgens mij wel maar dan heb je de 3 fase kWh meter nodig en het Energy+ abo dacht ik.
Wij hebben 2 bomvolle meterkasten waar geen ruimte meer is voor 1 automaat dus zeker niet voor nog een kWh meter van Home Wizard. We hebben er wel al 1 zitten van Wallbox maar ik gok dat die dan weer niet communiceert met de Home Wizard display. En een abonnement alleen daarvoor vind ik net iets te.
Ik kan iedere fase zien alleen dan met een load balancer of Enphase app
Snap ik. Excuus voor mijn bericht wat ik net plaats.winwiz schreef op donderdag 24 april 2025 @ 11:19:
[...]
Je kunt dit beter in het algemene HW topic vragen, dit topic gaat specifiek over de PlugIn batterij
On topic blijven.
Ryzen 5950x + 32GB GSKILL @3600 op Rog Strix Gaming E x570 + Asrock Phantom Gaming 6800XT+ Gigabyte Aorus FV43U Zwart + DS1621+ + DS414 + MacbookPro 16" 2021 + Mac Mini M4 Pro + Tesla MY RWD 2023 BYD
op zich, zeker gezien de korte leercurve, is je 77% RTE helemaal niet zo slecht en ligt volgens mij prima in lijn van de verwachting, mogelijk dat dit over de zomer nog iets beter gaat worden en zich richting de 80% beweegd.Klassieker schreef op woensdag 23 april 2025 @ 22:15:
Goedenavond,
Helemaal nieuw hier. Zeker geen "Tweaker", maar wel heel erg leergierig en inmiddels dit topic helemaal bijgelezen en al erg veel opgestoken hier. Ben wel van het "Meten is Weten" en houd alles bij. 😉 Lifetime RTE (2,5 mnd) 77,0% heb vorig jaar 238 dagen, > 3kWh terug geleverd, dus vraag me af of een 🔋wel rendabel is.
Dat je verliezen gaat krijgen is ook een puur natuurkundige verschijnsel.
bedenk wel dat je nu, zelfs met een RTE van circa 75%, stroom waar je anders circa 25ct voor zou moeten betalen plus de circa 17ct aan terugleverkosten die daar ook nog boven op komen.
per kWh heb je dus de volgende situatie:
terugleverkosten 17,3ct
0,77 (RTE) = 0,77*1*25ct = 19,25ct (afronding 19,3ct) aan besparing van energie die je anders had moeten kopen (je ziet dat daar dus de verliezen al in zijn meegenomen, dus per 1kWh geen 25ct maar nu slechts 19,3ct wat je hebt bespaard.
bij elkaar heb je dus eigenlijk voor 1 kWh 36,6ct bespaard. stel dat je op jaarbasis circa 400 kWh hierdoor kunt besparen (dus niet via het net moeten kopen) is dat afgerond circa 145 euro. Dus binnen 9,5 jaar heb je de aankoopkosten van je thuis-batterij terugverdiend. In deze berekening is echter geen rekening gehouden met de huidige salderingsregeling, want je kunt nu nog gewoon je 1 kWh wat je terugleverd tegen je verbruik wegstrepen, dus blijft alleen je terugleverkosten over wat je nu aan het besparen bent. Tel daar dus circa 1-1,5 jaar bij op.
Met een verwachte levensduur van circa 15 jaar (let op je thuis-batterij zal dan vermoedelijk wel nog gewoon werken, alleen de capaciteit is dan lager dan 80% van de huidige stand) zit je dus gewoon binnen de terugverdientijd, en ja, het is dus geen grote geldmachine waar je behoorlijke winst mee krijgt, dat dus helaas niet.
kijk mn bij de voor jou benodigde capaciteit, en dat is hier ondertusen al heel vaak langs gekomen, mn naar je eigen verbruik tijdens de tijden dat dezonnepanelen het niet of nauwelijks doen. Dat is eigenlijk de bepalende factor, pas in tweede plaats speelt de hoeveelheid aanbod van zonnestroom een rol, en ja, die moet dus wel genoeg zijn om tijdens een zo lang mogelijke tijd de kans hebben om naast je dagelijks verbruik ook nog de batterij te kunnen laden.De hoofdreden waarom ik op 25-06-2024, direct, een HW PiB besteld heb is voor mij omdat het een betaalbaar leerproject is en mooie proef om uiteindelijk in de loop van volgend jaar te besluiten wat ik ga doen. Nog één of twee bijbestellen, of een groot systeem door installateur aan laten leggen?
Op 6 februari 2025 heb ik de battery geleverd gekregen. Aansluiten was een fluitje van een cent en omdat ik er absoluut geen verstand van heb, vond ik dat ideaal.
Ik had totaal geen rekening gehouden met een verlies van 20-25% en ook niet dat de 🔋 niet helemaal ontladen wordt. De capaciteit valt mij dus een beetje tegen.
Dan is de vraag voor hoeveel maanden je bv op NOM wilt gaan zitten, is dat alleen tijdens de zomer of wil je dat zo veel mogelijk uitbreiden, is dat laatse het geval kijk dan mn tijdens de mnd maart-april en september-oktober wat je aanbod en vooral je verbruik zal zijn.
Kijk bv ook wat je opbrengst in de maand februari en november is, waarbij je vermoedelijk al snel tot de conclusie gaat komen dat deze verhouding aanbod (dusteruglevering) en verbruik dermate mank gaat lopen dat dit geen enkele zin gaat hebben, zelfs niet met een veel grotere capacitei, hierbij speeld ook nog de soort enegiecontract die je nu hebt een grote rol, met een dynamisch contract (daar moet je echt eens naar kijken) krijg je daar namelijk meer mogelijkheden.
om je een idee te geven, in mijn situatie (ik heb dubbel zo veel zonnepanelen) zou ik gemiddeld met 1,6 kWh per dag kunnen laden waarbij ik max 11% van mijn dagelijkse stroombehoefde daarmee zou kunnen afdekken, in jou geval zal dat eerder onder de 5% liggen, minderteruglevering doordat je vrijwel al je zonnestroom die er dan is waarschijnlijk zal zijn. die 1,6 kWh is in jou geval (vanaf 2027) dus nog geen 60ct per dag. dus zelfs in mijn situatie zou een grotere capaciteit niet eens nodig zijn.
dat is al een zeer mooie score, die wordt dus alleen maar hoger door de PIB.Wij hebben 12 zonnepanelen van 400wp en leveren gemiddeld 8,2 kWh per dag terug, gebruiken gemiddeld, 5,2 kWh per dag direct zelf. Dat is 38,6% dit jaar. Wij hebben een variabel energie contant . Waar we per 22-05-25 € 0,1723 terugleverboete gaan betalen. (Nu € 0,143)
logisch, dat zijn eigenlijk ideale omstandigheden en die 23 gr. zijn echt niet te hoog voor een batterij, dus goede reden om deze om teruilen.Op E4.... Foutcodes na, heb ik in die 2,5 maand wel alle hier genoemde problemen gehad. Diverse keren WiFi connectie terwijl de signaalsterkte 100% is. P1 connectie verlies, en diverse keren bijladen vanwege te lange "inactiviteit". Alle storingen zelf verholpen door opnieuw verbinden of uitschakelen, stekker eruit, even wachten en weer opnieuw opstarten.
Helaas kreeg ik op 11-04, na een Firmware update (1.0104), een paar uur voor mijn vakantie, de beruchte E305 foutcode. Omdat ik geen contact met HW kon krijgen heb ik wederom de batterij gereset, voor 50% opgeladen. Uitgezet en voor alle zekerheid de stekker uit het stopcontact gehaald. Zo had ik hem ook geleverd gekregen.
Tijdens mijn vakantie summier bericht gehad van HW dat ik na mijn vakantie contact op mocht nemen als de fout weer op zou treden. Verder geen uitleg over de E305.
Heb nog wel even de polis van mijn opstalverzekering geraadpleegd of het bezit van een thuisbatterij meeverzekerd is. Dat is gelukkig zo, maar had ik natuurlijk voor de aanschaf al moeten doen.
Onze 🔋 staat op mijn geclimatiserde werkkamer. Airco gaat automatisch Verwarmen als de temperatuur onder de 10 graden zakt. Ik heb overigens 1x de melding gehad dat de 🔋 te warm werd toen het rond de 23 graden was op mijn werkkamer.
Na het uitzetten van de verwarming kreeg ik weer de melding "Alles is Oké". Lees eerder in dit topic dat HW om die reden de PiB omgeruild heeft.
marktplaats als je er vanaf wilt, waarom, gewoon laten staan tot hij defect is.By the way, waar laten we de batterij als we er vanaf willen of als hij over 10 jaar stuk gaat?
en bij defect naar de milieustraat, daar zal deze hopelijk op de juiste wijze deze gerecycled gaat worden, een batterij kan voor een groot deel namelijk weer worden hergebruikt.
Nou dat is het voor zover. Ik ga weer over op de Leesmodes maar vind het toch ook wel leuk om "Te Delen".
Quatt WP 4,5 kW - Atag CV ketel - Honeywell T6 - 23 panelen SolarEdge
Met de Marstek tweakers actie hebben we 1475€ betaald voor een 5,12 kWh batterij die ook nog eens op 2500 watt kan laden en ontladen…de terugverdientijd zal halveren tot minder dan 5 jaar😉vinneke schreef op donderdag 24 april 2025 @ 07:05:
[...]
Belg zijnde is dat ook wat me tegenhoudt om deze of een gelijkaardig model te kopen, toch gezien de prijs en de capaciteit. In België geen terugleverboete, maar vermoedelijk ook geen injectievergoeding meer binnenkort. Voorlopig krijg je vaak zelfs nog 5 eurocent per geinjecteerde kWh, en dat is dan zonder AC/DC verliezen. Dit terzijde.
Laten we zeggen dat de batterij 250 dagen per jaar "volledig" kan laden/ontladen. Dat is pakweg 2kWh per dag uitgespaard. 30 cent per per kWh, 60 cent per dag. € 150 uitgespaard per jaar. Aankoop € 1400. Terugverdientijd 9,3j dus? Nachttarief en weekend is trouwens minder dan 30 cent aankoopprijs.
Mis ik hier iets? Of kan je hier gewoon nooit iets aan verdienen? Ik begrijp zelf de hype niet zo goed.
BMW I5 E40 / EV lader Wallbox / 15KWpiek PV verdeeld over 5 SMA / Warmtepomp 14KW / Boiler 300l / 3 x Marstek Venus E 5.12kwh V157.1/216 + 1 x Venus A V147.117.109 / Shelly Pro 3EM / HWP1 /CT003 V122 / CT002 V120 / 3 fasen net
Dat stukje van noodstroom is wel een leuke functie denk ik maar volgens mij mag dit niet bij stroomuitval in Nederland toch? Zou ook gevaarlijk kunnen zijn voor de technische mensen van een net beheerder als ze ergens aan het werk zijn om een stroomstoring op te lossen en er staat op een kabel toch wel wat spanning vanuit een huis?DSSW schreef op donderdag 24 april 2025 @ 12:14:
[...]
Met de Marstek tweakers actie hebben we 1475€ betaald voor een 5,12 kWh batterij die ook nog eens op 2500 watt kan laden en ontladen…de terugverdientijd zal halveren tot minder dan 5 jaar😉
Wel een goed geprijsde batterij ook weer! Ik had er nog nooit van gehoord
[ Voor 7% gewijzigd door Harri op 24-04-2025 12:33 ]
7200Wp Z/ZW | Daikin Altherma 3 all electric | 3x HW PiB | Gasloos
Dit topic gaat specifiek over de HomeWizard Plug-in Battery.
Andere batterijen kan je vergelijken in Het grote plug-and-play thuisaccu's met een stekker topic en voor vragen over de meterkast, huisinstallatie, etc. kan je terecht in bijv.: Het grote topic voor Elektra huisinstallaties - Deel 3.
Voor vragen over hoeveel accu's je per groep kunt aansluiten, of hoe je dit unlocked: Lees de topicstart, gebruik de zoekfunctie of kijk in het eerste topic: Het HomeWizard Plug-In Battery topic. Bepaal daarna of je vraag specifiek voor de HW Plug-in battery is (hier stellen) of beter in het algemene Elektra huisinstallaties topic past.
Voor de andere HomeWizard producten kan je terecht in: HomeWizard algemeen (Energy, watermeter en meer) #2
/f/image/6xmOMyF3x31WeOv46KtWvWB0.png?f=fotoalbum_large)
/f/image/1uWPqzusE1NM7kgl0po9HC2V.png?f=fotoalbum_large)