De meesten hier rapporteren over een wijziging in vermogen van groter dan 7 seconde. Het kan best zijn dat jij sneller wijzigingen van de P1 waarde ziet, maar weet je ook zeker dat de batterij daar sneller op reageert? Dan zou je een van de eerste zijn.Luc6580 schreef op donderdag 28 augustus 2025 @ 12:35:
[...]
Ik zie dat jij V154 hebt; ik heb V153.
Kan het verschil daar zitten?
1 x laden/ontladen per dag is onmogelijk.vifra schreef op donderdag 28 augustus 2025 @ 10:23:
Waarom RTE kennen nuttig is? Dat hangt er van af hoe je uw batterij gebruikt:
- NOM – dan wil je de zonne-energie optimaal gebruiken. Overtollige energie op net levert weinig op – dat is maar enkele centen (pak 5 cent per kW). Terwijl als je energie van net haalt dan betaal je daar wel degelijk stevig voor (pak voor voorbeeld 30 cent). Met andere woorden – elke zelf gebruikte kW van ZP is een besparing van 30-5=25 cent … Elke kW van batterij gebruikt is een besparing van 30-(5/RTE)= bij een RTE van 72% is dat afgerond 23 cent …
- Verhaal is anders als je dynamisch contract hebt en daarmee uw batterij oplaad. De kost van het laden van de batterij voor 1 kW nuttige energie gebruik in huis later komt dan neer op “laagste dynamisch bedrag”/RTE … en dat is in zomer heel laag maar in de andere seizoenen daarom niet zo laag. Komt er bij dat je verbruik van de energie in uw batterij standaard niet zelf onder controle hebt – dat is wanneer het huis extra energie vraagt, … en dan kan dat wel eens een te klein verschil zijn en u dus eigenlijk geld kosten … (de batterij aanschaf kost ook … )
Aan NOM 23 cent besparing - en pak 200 dagen (200 is +- het aantal zonnedagen in onze streken) en aan 1x 4,5 kWh / dag ontladen … dan heb je een ROI van >+- 7 jaar (aankoop tussen de 1400 en 1500 gerekend) … dus financieel wordt het pas echt nuttig als je er in slaagt om de batterij meer dan 1x te ontladen per dag … (1,2 / 1,4 bvb … ) … wat kan als je wat slim omgaat met verbruiksplanning van toestellen …
Dynamisch – dat hangt af van het verschil tussen wanneer je laad (laagste dagprijs) en wanneer je het gebruikt (hoogste dagprijs) … en wanneer je het gebruikt heb je niet echt controle over – dat is op moment van vraag buiten de twee laagste dagprijsuren om …
Zonder schrikkeljaren (365 dagen/jaar): 6000 ÷ 365 ≈ 16,438… → 16 jaar en 160 dagen.
Gemiddeld met schrikkeljaren (365,25 dagen/jaar): 6000 ÷ 365,25 ≈ 16,433… → ongeveer 16 jaar en 156 dagen.
Dan is de omvormer al lang dood.
8 x 430wp, Huawei SUN2000-3KTL-L1, 2 x Marstek Venus-E (154.215), Home Assistant
Groepenkast is er op berekend, want bij 3 fase x 25A dan past het zelfs op 1 fase want 5000W is 22A. (11A per marstek). Wanneer je groepenkast het niet aan kan dan heb je gewoon een ander probleem. Bij een 1 x 35A heb je ook geen enkel probleem.Jim423 schreef op donderdag 28 augustus 2025 @ 09:13:
Hou wel rekening met de bedrading in je groepenkast.
Stel je hebt een 1-fase groepenkast gaat er ongeveer 60A doorheen op vol vermogen.
8 x 430wp, Huawei SUN2000-3KTL-L1, 2 x Marstek Venus-E (154.215), Home Assistant
2x Marstek 5.12 v153 HW P1
zowat alle klimaatstudies rond ZP in regio benelix geven een gemiddelde van 218 nuttige zonnedagen per jaar.WargamingPlayer schreef op donderdag 28 augustus 2025 @ 12:45:
[...]
1 x laden/ontladen per dag is onmogelijk.
Zonder schrikkeljaren (365 dagen/jaar): 6000 ÷ 365 ≈ 16,438… → 16 jaar en 160 dagen.
Gemiddeld met schrikkeljaren (365,25 dagen/jaar): 6000 ÷ 365,25 ≈ 16,433… → ongeveer 16 jaar en 156 dagen.
Dan is de omvormer al lang dood.
In mijn berkening heb ik voor gemak 200 dagen genomen.
Op een zonnige dag laad en ontlaad ik meer dan 1x (de laatste 4 maanden) ... en vermoed dat op de andere 165 dagen er ook wel nog wat laden en ontladen zal zijn - maar vermoedelijk niet een volle cyclus ...
cijfers: Alvast op 127 dagen van mijn eerste MT heb ik gemiddeld per dag 6.03 kWh geladen / 4.59 kWh ontladen ... dat is inclusief de niet-zonnedagen van de laatste 4+ maanden ... (en RTE van 76% ... )
natuurlijk is alles theoretisch toekomstmuziek - nog niemand heeft een MT al een jaar draaien en kan dus sluitend zeggen - voila dat levert het op ...
nu garantie en levensduur - garantie is max 6000 cyclussen gegarandeerd en max 10 jaar met een SOC van boven de 80% (of was het 90% - dien het weer eens op te zoeken)
verwachte levensduur is 15+ (6000 cyclussen aan gemiddeld 1 per dag is > 15 jaar .... ) maar daarom niet met een SOC die nog top is ... ik mag er van uit gaan dat de omvormers op minstens 10 jaar berekend zijn ...
Ioniq 5 - Huawei ZP 5.5 kW - Marstek Venus E en CT003
Vul je signatuur in met de gegevens zoals anderen dan kunnen we met je meekijken/denken...Kenhas schreef op donderdag 28 augustus 2025 @ 11:57:
Moet zeggen dat ik de oplaadstrategie niet helemaal snap.
Twee batterijen waarvan er ene ontladen is tot 11% en de andere tot 75%. Maar nu wordt de tweede batterij opgeladen met dat beetje zon dat er nu is terwijl die van 11% gewoon op standby staat en dus op 11% blijft. Zou toch denken dat de batterij die niets meer kan doen, eerst opgeladen zou worden.
Heb hier paar dagen geleden raar gedrag van één van de batterijen gemeld die ik aan kalibratie toeschreef maar begin me toch beetje zorgen te maken. Gisteren volledig opgeladen, begon met te ontladen met een gemiddelde van een 200W om 20u om dan rond 7u te stoppen met ontladen op 11%. 11 uur aan een gemiddelde van 200W zou geen lege batterij mogen geven.
Als ik kijk naar de statistieken, klopt het ook allemaal niet echt. Als ik het ontladen van gisteren en vandaag samen tel, kom ik uit op 4670Wh. Maar dat is gisteren van de volledige dag (dus ook 's morgens) en tussendoor is de batterij volledig opgeladen (3060Wh).
Het lijkt er op dat je geen statistieken kunt exporten om op een pc beter te kunnen selecteren. Had graag meer in detail kunnen rekenen wat het ontladen tussen 20u gisteravond en 7u vanmorgen was. Maar het ziet er niet zo goed uit
Heb maandag direct via de app een melding gemaakt maar lijk geen antwoord te krijgen. Ik ga er van uit dat ik antwoord zal krijgen via app of via email
.NL | BYD Atto3 | PulsarPlus EV +Balancer | WP7.7K Z | 2 MT Venus 5.12KWh V155 - CT003 V117 - BMS 216 - Modi: AI | 2 Mitsubitshi HEAC | HA DS224+
Vul je signatuur in met gegevens zoals anderen dan kunnen we gerichter meekijken/denken.SjorssW schreef op donderdag 28 augustus 2025 @ 12:35:
Ik heb nu een tijdje de Marstek Venus E (5.12kWh) in gebruik en lees deze via de modbus uit en sla deze op. Wat mij opvalt is dat de batterij percentages niet meer kloppen.
In de bijlage en overzicht; gister begint de accu langzaam te ontladen (blauwe lijn) tot deze rond 02:30 blijft hangen op ergens 12%. Daarna blijft hij nog tot net voor 06:00 stroom leveren (groene lijn) tot het percentage in deze periode nog 1-2% verder daalt en de stroomlevering stopt (zoals het hoort bij een SoC van rond 10%).
[Afbeelding]
Maar dat hij dus ruim 3u lang stroom heeft lopen leveren terwijl de SoC eigenlijk nauwelijks afneemt klopt niet. Mijn vermoeden is dat dit met een kalibratie van de batterij te maken heeft. Klopt dat? En kan ik dit handmatig doen? De batterij laat zich iedere dag minimaal eenmaal tot 100%.
Ik hoor graag wat jullie denken!
Lijkt op een typische soc-drift. 2x geheel laden en ontladen achter elkaar zou het moeten verhelpen.
Anders melden in feedback van de app.
.NL | BYD Atto3 | PulsarPlus EV +Balancer | WP7.7K Z | 2 MT Venus 5.12KWh V155 - CT003 V117 - BMS 216 - Modi: AI | 2 Mitsubitshi HEAC | HA DS224+
Interessant! Ik heb ook eens een tijdje zitten kijken, met de Martsek en HW app open op de Mac. Ik moet toch wel zeggen dat in de Marstek app de getallen toch ook vrij vlug aanpassen. Soit, ik draai ook mooi rond 0,5 en 1 kWh/dag. Heel tevreden.BJF005 schreef op donderdag 28 augustus 2025 @ 12:33:
[...]
[Afbeelding]
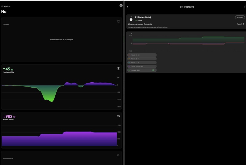
In de HW app zelf zie ik elke seconde de waarde van de P1 meter veranderen.
In de marstek app (zie foto hierboven) zie ik de grafiek ook elke seconde verspringen, maar de waarde lijkt niet elke seconde te veranderen.
Ofwel krijgt de marstek van de HW niet elke seconde een nieuwe waarde, ofwel heeft de batterij zelf gewoon meer tijd nodig om te regelen?
Al zou de reactiesnelheid met een CT meter van marstek wel sneller zijn?
Ik heb er eigenlijk nog nooit bij stilgestaan.
Met een NOM verbruik van amper 0,5 kWh stoort het mij eigenlijk niet.
Edit: Dus ik zie eigenlijk exact hetzelfde gedrag als bij de reactie van Luc6580.
:strip_exif()/f/image/efO4leWLiWYTYkIoZGtxr2qp.jpg?f=fotoalbum_large)
MTVenus V2 V154 BMS 215 APP V1.6.49 HW-P1 M5stack Atom lite Modbus HA integration ZP 3,28kWp Goodwe 3kW
Wat is je grid verbruik per dag? en tussen 23:00u en 08:00u?Luc6580 schreef op donderdag 28 augustus 2025 @ 10:33:
[...]
SICONA XS 212
Belgie
De HW app toont iedere seconde een andere waarde.
In de Marstek app bij CT slechts om de 10 seconden een andere waarde. (Nu bekeken via internet;niet thuis).
De rest is volgens mij te veel navelstaren... en een 1 of 5 sec energie meter maakt niet zoveel uit voor grid verbruik per dag. Bij een 10sec energiemeter zou ik een CT002 overwegen!
De communicatie tussen de CT en je Batt is een andere dan die van je App. Met name als je buitenhuis bent en de gegevens vanaf de cloud komen...
.NL | BYD Atto3 | PulsarPlus EV +Balancer | WP7.7K Z | 2 MT Venus 5.12KWh V155 - CT003 V117 - BMS 216 - Modi: AI | 2 Mitsubitshi HEAC | HA DS224+
Is precies wat mogelijk is met alle beperkingen en netcodes in acht genomen... Dit resultaat heb ik ook.dannyro schreef op donderdag 28 augustus 2025 @ 13:35:
[...]
Interessant! Ik heb ook eens een tijdje zitten kijken, met de Martsek en HW app open op de Mac. Ik moet toch wel zeggen dat in de Marstek app de getallen toch ook vrij vlug aanpassen. Soit, ik draai ook mooi rond 0,5 en 1 kWh/dag. Heel tevreden.[Afbeelding]
.NL | BYD Atto3 | PulsarPlus EV +Balancer | WP7.7K Z | 2 MT Venus 5.12KWh V155 - CT003 V117 - BMS 216 - Modi: AI | 2 Mitsubitshi HEAC | HA DS224+
Ik weet dat niet. Van V151 ben ik naar V154 gegaan, toevallig gekregen na een vraag, die achteraf gezien niet nodig wasLuc6580 schreef op donderdag 28 augustus 2025 @ 12:35:
[...]
Ik zie dat jij V154 hebt; ik heb V153.
Kan het verschil daar zitten?
[ Voor 5% gewijzigd door dannyro op 28-08-2025 13:48 ]
MTVenus V2 V154 BMS 215 APP V1.6.49 HW-P1 M5stack Atom lite Modbus HA integration ZP 3,28kWp Goodwe 3kW
Dat zijn mooie cijfers! Beter dan zo wordt het niet mijn inziens!dannyro schreef op donderdag 28 augustus 2025 @ 13:45:
[...]
Ik weet dat niet. Van V151 ben ik naar V154 gegaan, toevallig gekregen na een vraag, die achteraf gezien niet nodig wasIk zie feitelijk geen verschil in mijn dag verbruik van het net. De dag beginnen om 7h heb ik 0,01kWh verbruikt, en op het einde van de dag 23.59h, 0,67 kWh. Dat was gisteren. Dinsdag was het 0,47 kWH/dag. Best tevreden mee en dat is het belangrijkste. Voor mijn PV en Marstek zat ik gemiddeld op 13,5 kWh/dag...Aan toevoegen dat wij, vrouw en ik alle dagen thuis zijn. Pensioen.
De laatste updates hebben veelal geen betrekking op de sturing van NOM maar meer de rapportage van het SOC percentage (zijn schattingen) en samenwerking meerdere batterijen. Daarom doe ik de updates anders was ik bij 151 gebleven!
[ Voor 14% gewijzigd door SatScan op 28-08-2025 13:57 ]
.NL | BYD Atto3 | PulsarPlus EV +Balancer | WP7.7K Z | 2 MT Venus 5.12KWh V155 - CT003 V117 - BMS 216 - Modi: AI | 2 Mitsubitshi HEAC | HA DS224+
Dit gedrag zie ik hier toch niet.pascallj schreef op donderdag 28 augustus 2025 @ 12:38:
[...]
De SoC klopt inderdaad van geen kant meer. Het heeft in het begin goed gewerkt, maar sinds de laatste twee BMS updates klopt het gewoon niet meer. Eerst leek ik de enige te zijn die daar over viel, maar heb de laatste tijd nu al meer berichten hiervan binnen zien komen. Waarom ze dit niet (ongeveer) goed krijgen blijft mij een raadsel. Dat het niet precies klopt kan niet anders, maar het zou wel ongeveer moeten kloppen, zeker als je elke dag de honderd procent aantikt.
Ik zou zeggen blijven insturen via Feedback, en hopelijk fixen ze het ooit.
:strip_exif()/f/image/kFz2rccGTFaQ7am0XrlPekyH.jpg?f=fotoalbum_large)
MTVenus V2 V154 BMS 215 APP V1.6.49 HW-P1 M5stack Atom lite Modbus HA integration ZP 3,28kWp Goodwe 3kW
Het gridverbruik was ongeveer 0,4kWh.(nog maar 1 volledige dag kunnen monitoren).SatScan schreef op donderdag 28 augustus 2025 @ 13:36:
[...]
Wat is je grid verbruik per dag? en tussen 23:00u en 08:00u?
De rest is volgens mij te veel navelstaren... en een 1 of 5 sec energie meter maakt niet zoveel uit voor grid verbruik per dag. Bij een 10sec energiemeter zou ik een CT002 overwegen!
De communicatie tussen de CT en je Batt is een andere dan die van je App. Met name als je buitenhuis bent en de gegevens vanaf de cloud komen...
Voor vandaag reeds 0,2kWh.
Wat bepaalt de levensduur van de omvormer? Ik neem aan dat die niet door natuurlijke veroudering wordt bepaald. Het zou toch wel sneu zijn als de thuisaccu waardeloos wordt, omdat de omvormer kapot is.WargamingPlayer schreef op donderdag 28 augustus 2025 @ 12:45:
[...]
1 x laden/ontladen per dag is onmogelijk.
Zonder schrikkeljaren (365 dagen/jaar): 6000 ÷ 365 ≈ 16,438… → 16 jaar en 160 dagen.
Gemiddeld met schrikkeljaren (365,25 dagen/jaar): 6000 ÷ 365,25 ≈ 16,433… → ongeveer 16 jaar en 156 dagen.
Dan is de omvormer al lang dood.
Over omvormers (en zonnepanelen) worden al jaren wilde verhalen de wereld ingestuurd. Mijn omvormers zijn in ieder geval nog in uitstekende staat sinds 2009 en de bijhorende zonnepanelen hebben nog geen gram van hun (meetbaar) vermogen verloren. Volgens de toenmalige tegenstanders (blijkbaar leven die nog altijdpegagus schreef op donderdag 28 augustus 2025 @ 14:31:
[...]
Wat bepaalt de levensduur van de omvormer? Ik neem aan dat die niet door natuurlijke veroudering wordt bepaald. Het zou toch wel sneu zijn als de thuisaccu waardeloos wordt, omdat de omvormer kapot is.
Ik ga uiteraard akkoord dat het niet allemaal SMA omvormers zijn zoals ik er hier 2 heb draaien of kwaliteitspanelen zoals er hier 20 liggen, het gezegde "goedkoop is duurkoop" geldt nog altijd, maar het andere gezegde "quid pro quo" geldt evenzeer.
.BE [#] Solar: 4.6 kWp / 20x Sanyo 230W op ZW / Praktijk 4.3 kWp - 2 x SMA - 1.8 kWp / 4x JA Solar 455Wp op Z - 2x APS EZ1 - 2x Marstek 5.12 kWh (v153) / BMS v215 - CT003 (v117) - HW P1 [#] Domotica: Homey Pro 2023 + Home Assistant / Influxdb / Grafana
Het probleem bij mij is dat de waarden van mijn Shelly EM50 tussen de 0 en 20 watt afwijken, maar niet altijd. Dus heb ik ze ook eens op mijn hoofd aansluiting gezet en dan zie ik ook een afwijking tussen de 0 en 20 watt ten opzichte van mijn P1 meter. Soms 20W lager, soms 20W hoger. En dat met 2 EM50's het zelfde eufel.pascallj schreef op donderdag 28 augustus 2025 @ 10:43:
[...]
De berekening is wel de AC zijde, dat kan je zien als je met een constant vermogen laadt en ontlaadt. De berekende capaciteit komt precies overeen met wat ik handmatig zou berekenen als ik de getallen uit de Modbus gebruik voor die berekening. 20 procent verlies alleen aan de DC zijde zou ook bizar zijn. Aan de AC zijde verlies je veel meer dan aan de DC zijde.
Het probleem zit hem waarschijnlijk in dat die getallen niet accuraat zijn. We hebben al vaker berichten gezien van mensen die zeggen 2499 Watt te laden volgens Marstek en 2600 Watt zien op de HW meter etc. Daar komt waarschijnlijk het verschil vandaan.
Wanneer ik met CT meet en deze waarden leg naast de Modbus dan komen de waarden op zich wel aardig overeen. Maar soms is de Shelly hoger dan de Modbus, soms hij lager. Maar gemiddeld zitten de waarden bij elkaar in de buurt.
Gemeten op Shelly:
Marstek 1: 73.2%
Marstek 2: 74.1%
Gemeten op Modbus:
Marstek 1: 73.4%
Marstek 2: 73.9%
Marstek 1 is 2 maanden in gebruik, Marstek 2 is 1,5 maand in gebruik.
8 x 430wp, Huawei SUN2000-3KTL-L1, 2 x Marstek Venus-E (154.215), Home Assistant
Het is al interessant dat er blijkbaar batterijen zijn waarbij de waarde van de Modbus in de buurt komt van de werkelijke waarde! Tot nu toe heb ik hier alleen maar gelezen dat de waardes uit de batterij optimistischer zijn.WargamingPlayer schreef op donderdag 28 augustus 2025 @ 14:55:
[...]
Het probleem bij mij is dat de waarden van mijn Shelly EM50 tussen de 0 en 20 watt afwijken, maar niet altijd. Dus heb ik ze ook eens op mijn hoofd aansluiting gezet en dan zie ik ook een afwijking tussen de 0 en 20 watt ten opzichte van mijn P1 meter. Soms 20W lager, soms 20W hoger. En dat met 2 EM50's het zelfde eufel.
Wanneer ik met CT meet en deze waarden leg naast de Modbus dan komen de waarden op zich wel aardig overeen. Maar soms is de Shelly hoger dan de Modbus, soms hij lager. Maar gemiddeld zitten de waarden bij elkaar in de buurt.
Gemeten op Shelly:
Marstek 1: 73.2%
Marstek 2: 74.1%
Gemeten op Modbus:
Marstek 1: 73.4%
Marstek 2: 73.9%
Marstek 1 is 2 maanden in gebruik, Marstek 2 is 1,5 maand in gebruik.
Hier in de straat zijn er al zonnepaneelinstallaties ouder dan 20 jaar en nog nooit iets aan gebeurd ... veel panelen met beperkte opbrengst per paneel al van in den beginnen (die leverden maar een 150 watt piek per paneel) ... maar alles werkt nog uitstekend, al is het iets minder dan toen - buurman spreekt van een opbrengst vroeger bij top dagen van 3000 wH en nu van 2600 wH ... ... denk dat dat zeer mooi is. Dat is dan al 4 dubbel terug betaald zie ...Gely schreef op donderdag 28 augustus 2025 @ 14:46:
[...]
Over omvormers (en zonnepanelen) worden al jaren wilde verhalen de wereld ingestuurd. Mijn omvormers zijn in ieder geval nog in uitstekende staat sinds 2009 en de bijhorende zonnepanelen hebben nog geen gram van hun (meetbaar) vermogen verloren. Volgens de toenmalige tegenstanders (blijkbaar leven die nog altijd) van zonne-energie zou de volledige installatie al na 10 jaar op sterven na dood zijn geweest. Tja...
Ik ga uiteraard akkoord dat het niet allemaal SMA omvormers zijn zoals ik er hier 2 heb draaien of kwaliteitspanelen zoals er hier 20 liggen, het gezegde "goedkoop is duurkoop" geldt nog altijd, maar het andere gezegde "quid pro quo" geldt evenzeer.
vandaag worden die dingen met een garantie van 10 jaar verkocht - ga er echt van uit dat +95% dat ook gerust haalt ... anders zouden die fabrikanten allen boeken toe moeten doen ...
Uiteindelijk is het geen niieuwe technologie - omvormers voor thuisformaten (die in onze inverters en batterijen) bestaan al meer dan 25 jaar ... en zijn steeds beter en beter gemaakt en tegelijkertijd prijs omlaag gegaan ...
Net als de batterij zelf is dat ook al geruim 20 jaar steeds meer geperfectioneerd, verder gestabiliseerd, ...
We kunnen allen negatief denken en er van uit gaan dat we in 5 jaar belazerd zijn - maar ik zie geen reden dat dat zo zal gaan ...
Mijn installtie ZP en batterij is van 1,5 (ZP) en nog geen half jaar (batterij) oud - buurman jaloers want mooie zwarte panelen, stille omvormer, een app om alles op te volgen, dubbel zoveel opbrengs, ...
Ioniq 5 - Huawei ZP 5.5 kW - Marstek Venus E en CT003
Klopt. 1,5% in het voordeel van de Venus tgo hw socket.pascallj schreef op donderdag 28 augustus 2025 @ 14:58:
[...]
Het is al interessant dat er blijkbaar batterijen zijn waarbij de waarde van de Modbus in de buurt komt van de werkelijke waarde! Tot nu toe heb ik hier alleen maar gelezen dat de waardes uit de batterij optimistischer zijn.
MTVenus V2 V154 BMS 215 APP V1.6.49 HW-P1 M5stack Atom lite Modbus HA integration ZP 3,28kWp Goodwe 3kW
Elke meter doet aan sampling van stroom - of dat uw shelly is, of de MT ct002, of uw digitale meter, of ... en die sampling is per seconde, per 5, per ... en een soort "hit the right moment" ...pascallj schreef op donderdag 28 augustus 2025 @ 14:58:
[...]
Het is al interessant dat er blijkbaar batterijen zijn waarbij de waarde van de Modbus in de buurt komt van de werkelijke waarde! Tot nu toe heb ik hier alleen maar gelezen dat de waardes uit de batterij optimistischer zijn.
Door heel veel metingen (per seconde bvb. ) vlakken de fouten zich uit - aan stroommeters worden wel eens een keurmerk gegeven als ze bepaalde juistheid hebben ...
De MT sampled dacht ik niet per seconde - maar per ??? Hoe groter de tijd per sample - hoe meer fout er zit ...
Dus dat er verschillen zijn lijkt me totaal niet verkeerd. Dat kan liggen aan de meters, waar die zitten en alles wat er tussen zit (verliezen over de draad, ... ) enzovoort ... Ja ieder stukje component (iedere meter draad, de zekeringen, de stekker, ... ) heeft steeds een beetje verlies ... het zou te mooi zij moest dat 100% mooi door gaan ... (en verlies vertaalt zich meestal in warmte ... vandaar brangevaar bij groot verlies ... bvb. een te dunne koperen ader voor het aantal Ampère / watt dat er door gaat verhoogd weerstand en verlies / warmte tot zelfs doorbrandgevaar)
Meter in de kast (uw digitale meter van de GRID) is wat je uiteindelijk betaald, de rest zal steeds net iets minder tonen (gezien verliezen die zich voordoen enzo ... ).
Ik zou me daar geen zorgen over maken tenzij die verliezen heel groot zijn -dan best eens nagaan waaraan dat dan ligt ... en dat alles veilig is ...
[ Voor 8% gewijzigd door vifra op 28-08-2025 15:13 ]
Ioniq 5 - Huawei ZP 5.5 kW - Marstek Venus E en CT003
Is ondertussen gebeurdSatScan schreef op donderdag 28 augustus 2025 @ 13:26:
[...]
Vul je signatuur in met de gegevens zoals anderen dan kunnen we met je meekijken/denken...
2x Marstek Venus E 5.12 v153 - CT003 V117 - BMS 212 en 215
een elektrisch toestel slijt door:pegagus schreef op donderdag 28 augustus 2025 @ 14:31:
[...]
Wat bepaalt de levensduur van de omvormer? Ik neem aan dat die niet door natuurlijke veroudering wordt bepaald. Het zou toch wel sneu zijn als de thuisaccu waardeloos wordt, omdat de omvormer kapot is.
- gebruik (en stress gebruik)
- omgevingsomstandigheden
- leeftijd
Maar omvormers zitten vandaag in zowat alles - computer / tv / radio / inverter ZP, thuisbatterij / wagen / .... dat is niet nieuw, zeer gekende materie en meestal niet het probleem ... zolang iets gemaakt wordt om lang mee te gaan (dus designed for purpose and for usage).
Ioniq 5 - Huawei ZP 5.5 kW - Marstek Venus E en CT003
Ja, Tennet bouwt ze voor 525 KV. Maar wat ik mij afvraag is met name in hoeverre het aantal laad/ontlaad cycli van invloed gaat zijn op de levensduur. Waarschijnlijk wel, omdat er warmte vrij komt en die warmte voor een stukje degeneratie gaat zorgen.Aan de andere kant is er vrijwel geen beweging in de omvormer, wat juist bij auto's en laptops nog wel eens voor problemen wil zorgen.
Qua beweging of trillingen van de componenten moeten we ons bij Marstek geen zorgen maken, die mannen gieten er met plezier een paar liter hars inpegagus schreef op donderdag 28 augustus 2025 @ 15:32:
Ja, Tennet bouwt ze voor 525 KV. Maar wat ik mij afvraag is met name in hoeverre het aantal laad/ontlaad cycli van invloed gaat zijn op de levensduur. Waarschijnlijk wel, omdat er warmte vrij komt en die warmte voor een stukje degeneratie gaat zorgen.Aan de andere kant is er vrijwel geen beweging in de omvormer, wat juist bij auto's en laptops nog wel eens voor problemen wil zorgen.
.BE [#] Solar: 4.6 kWp / 20x Sanyo 230W op ZW / Praktijk 4.3 kWp - 2 x SMA - 1.8 kWp / 4x JA Solar 455Wp op Z - 2x APS EZ1 - 2x Marstek 5.12 kWh (v153) / BMS v215 - CT003 (v117) - HW P1 [#] Domotica: Homey Pro 2023 + Home Assistant / Influxdb / Grafana
Ik ga ervan uit dat de CT003 de juiste firmware heeft mbt slim laten samenwerken 2 of meer MT batterijen, kan ik in je signatuur niet terug lezen. Beide battijen staan in dezelfde levering 800w of 2500w (bij aansluiting aparte groep).Kenhas schreef op donderdag 28 augustus 2025 @ 11:57:
Moet zeggen dat ik de oplaadstrategie niet helemaal snap.
Twee batterijen waarvan er ene ontladen is tot 11% en de andere tot 75%. Maar nu wordt de tweede batterij opgeladen met dat beetje zon dat er nu is terwijl die van 11% gewoon op standby staat en dus op 11% blijft. Zou toch denken dat de batterij die niets meer kan doen, eerst opgeladen zou worden.
Heb hier paar dagen geleden raar gedrag van één van de batterijen gemeld die ik aan kalibratie toeschreef maar begin me toch beetje zorgen te maken. Gisteren volledig opgeladen, begon met te ontladen met een gemiddelde van een 200W om 20u om dan rond 7u te stoppen met ontladen op 11%. 11 uur aan een gemiddelde van 200W zou geen lege batterij mogen geven.
Als ik kijk naar de statistieken, klopt het ook allemaal niet echt. Als ik het ontladen van gisteren en vandaag samen tel, kom ik uit op 4670Wh. Maar dat is gisteren van de volledige dag (dus ook 's morgens) en tussendoor is de batterij volledig opgeladen (3060Wh).
Het lijkt er op dat je geen statistieken kunt exporten om op een pc beter te kunnen selecteren. Had graag meer in detail kunnen rekenen wat het ontladen tussen 20u gisteravond en 7u vanmorgen was. Maar het ziet er niet zo goed uit
Heb maandag direct via de app een melding gemaakt maar lijk geen antwoord te krijgen. Ik ga er van uit dat ik antwoord zal krijgen via app of via email
Wat ik zou doen is;
a) 1 batterij uitzetten dmv groene knop
b) andere batterij 2x geheel laden en ontladen (11%)
c) dit proces herhalen met andere batterij
Dan heb kun je een soc-drift zo goed als uitsluiten en monitoren wat de batterijen over de dag heen doen.
Laat even weten wat het resultaat is dan kunnen we gezamenlijk verder kijken of we kunnen helpen!
Succes!
.NL | BYD Atto3 | PulsarPlus EV +Balancer | WP7.7K Z | 2 MT Venus 5.12KWh V155 - CT003 V117 - BMS 216 - Modi: AI | 2 Mitsubitshi HEAC | HA DS224+
Ik heb ze sinds 18 januari staan en ze heeft al 863kWh opgeleverd. Ik verwacht aan 1200 á 1300kWh te komen dit jaar.vifra schreef op donderdag 28 augustus 2025 @ 13:13:
[...]
zowat alle klimaatstudies rond ZP in regio benelix geven een gemiddelde van 218 nuttige zonnedagen per jaar.
In mijn berkening heb ik voor gemak 200 dagen genomen.
Op een zonnige dag laad en ontlaad ik meer dan 1x (de laatste 4 maanden) ... en vermoed dat op de andere 165 dagen er ook wel nog wat laden en ontladen zal zijn - maar vermoedelijk niet een volle cyclus ...
cijfers: Alvast op 127 dagen van mijn eerste MT heb ik gemiddeld per dag 6.03 kWh geladen / 4.59 kWh ontladen ... dat is inclusief de niet-zonnedagen van de laatste 4+ maanden ... (en RTE van 76% ... )
natuurlijk is alles theoretisch toekomstmuziek - nog niemand heeft een MT al een jaar draaien en kan dus sluitend zeggen - voila dat levert het op ...
nu garantie en levensduur - garantie is max 6000 cyclussen gegarandeerd en max 10 jaar met een SOC van boven de 80% (of was het 90% - dien het weer eens op te zoeken)
verwachte levensduur is 15+ (6000 cyclussen aan gemiddeld 1 per dag is > 15 jaar .... ) maar daarom niet met een SOC die nog top is ... ik mag er van uit gaan dat de omvormers op minstens 10 jaar berekend zijn ...
4000Wp Oost, 5000Wp west, 2x 5.12 kWh, 2xBMS V153, HWP1 V1.1903, CT003 V117 App V1.6.32, Shelly 3PRoEM, 3mfase, electrisch koken en boiler,maat 43 in de schoenen.😅
Als je spreekt ov er 863kWh - dan bedoel je discharge (ontladen)?PNARI schreef op donderdag 28 augustus 2025 @ 16:18:
[...]
Ik heb ze sinds 18 januari staan en ze heeft al 863kWh opgeleverd. Ik verwacht aan 1200 á 1300kWh te komen dit jaar.
Ioniq 5 - Huawei ZP 5.5 kW - Marstek Venus E en CT003
Ik handel hier gewoon dagelijks, of in ieder geval het leeuwendeel van de dagen op dynamische markt in ieder geval tot 31-12-2026 de saldering nog kan.SatScan schreef op donderdag 28 augustus 2025 @ 10:16:
[...]
Ja idd deze batterij is niet geschikt om mee te handelen. Daar is de batterij mi niet op ontworpen.
Het is een typische batt voor NOM en eventueel wat manuele handelingen. Trouwens de toekomst voor succesvol, met welk systeem dan ook, om te handelen met energie is zeer beperkt. Je ziet nu al een afvlakking ontstaan in de prijzen.
Met RTE van 78.3% (gemeten op HW socket) is dit zeer zeker rendabel. Veel dagen draai ik €0.40 tot €0.70 cent winst wat over een jaar toch optelt.
Als side-note: ik draai een vaste set aan voor geprogrammeerde manual programma’s, ik gebruik geen modbus en geen NOM. De manuele programma’s deze heb ik vooraf ingesteld en ahv Zonneplan prijzen enable ik er een aantal. De MT (ont)laad meestal met ~2000 watt om deze RTE te halen, uitschieters 1500 - 2500 als goedkoopste dynamische uurprijs erg veel afwijkt.
Voor wie het interesseert: dit zijn alle variaties dit in gebruik (even uitklappen:)
Ik ben nog bezig met te onderzoeken op welk wattage de beste RTE wordt bereikt, momenteel met 3x120mm ventilator op de MT en een (ont)laad wattage ingesteld op 1500-1750 watt behaal ik ~80 RTE gemeten op HW socket
NL: Marstek Venus-E v2, 5.12 kWh (154.215) | MG ZS '19 44.5kWh | ZP 2.925 kWp Z | HW P1 + sockets | Pi5 met HA
Javifra schreef op donderdag 28 augustus 2025 @ 16:41:
[...]
Als je spreekt ov er 863kWh - dan bedoel je discharge (ontladen)?
4000Wp Oost, 5000Wp west, 2x 5.12 kWh, 2xBMS V153, HWP1 V1.1903, CT003 V117 App V1.6.32, Shelly 3PRoEM, 3mfase, electrisch koken en boiler,maat 43 in de schoenen.😅
Ik herken wat je zegt alleen na een update (vraag me niet welke versie) heb ik ook gezien dat het nagenoeg gelijk loopt.pascallj schreef op donderdag 28 augustus 2025 @ 14:58:
[...]
Het is al interessant dat er blijkbaar batterijen zijn waarbij de waarde van de Modbus in de buurt komt van de werkelijke waarde! Tot nu toe heb ik hier alleen maar gelezen dat de waardes uit de batterij optimistischer zijn.
Het verschilt echt maar nauwelijks nog waarbij ik me afvraag of het verbruik van de Shelly erbij zit.
Verwacht het zelf namelijk wel en als je dat wegneemt is het gewoon exact hetzelfde.
Afwijking zit alleen altijd in IN sensor, UIT is altijd helemaal hetzelfde.
4x Marstek Venus E V2 - 5.12KWh - FW V154 / BMS V216, CT003 - V117, Home Assistant
Verdorie, heb dan mijn signature aangepast, dan vergeet ik toch nog ietsSatScan schreef op donderdag 28 augustus 2025 @ 16:05:
[...]
Ik ga ervan uit dat de CT003 de juiste firmware heeft mbt slim laten samenwerken 2 of meer MT batterijen, kan ik in je signatuur niet terug lezen. Beide battijen staan in dezelfde levering 800w of 2500w (bij aansluiting aparte groep).
Wat ik zou doen is;
a) 1 batterij uitzetten dmv groene knop
b) andere batterij 2x geheel laden en ontladen (11%)
c) dit proces herhalen met andere batterij
Dan heb kun je een soc-drift zo goed als uitsluiten en monitoren wat de batterijen over de dag heen doen.
Laat even weten wat het resultaat is dan kunnen we gezamenlijk verder kijken of we kunnen helpen!
Succes!
De batterij volledig ontladen en opladen heb ik twee maal gedaan.
De zon is doorgebroken deze nammidag en ze zijn allebei weer 100% opgeladen.
Bij batterij 1 kom ik nu op 2980 Wh laden en 1490 Wh ontladen vandaag
Bij batterij 2 kom ik nu op 2870 Wh laden en 1450 Wh ontladen vandaag.
Met deze cijfertjes kan ik dan morgen exacter weten hoeveel de probleem batterij vanaf vanavond zal ontladen. Maar als ik kijk naar de cijfertjes van batterij 1 (de probleem batterij) kan het eigenlijk ook al niet kloppen. Die stond vanmorgen op 11%. Staat nu op 100% met maar 2980 Wh laden. Dat zou volgens mij toch eerder rond de 4500 Wh liggen of ik moet verkeerd redeneren
2x Marstek Venus E 5.12 v153 - CT003 V117 - BMS 212 en 215
Batterij 1 lijkt mij echt niet goed. Als hij op 11 procent stond en nu op 100 procent, heb je een vrij goede benadering. Dan is 2980 Wh echt veel te weinig. Ik zou die even laten uitlezen door Marstek...Kenhas schreef op donderdag 28 augustus 2025 @ 17:46:
[...]
Verdorie, heb dan mijn signature aangepast, dan vergeet ik toch nog ietsStaat er nu ook bij. Is dus CT003 met V117.
De batterij volledig ontladen en opladen heb ik twee maal gedaan.
De zon is doorgebroken deze nammidag en ze zijn allebei weer 100% opgeladen.
Bij batterij 1 kom ik nu op 2980 Wh laden en 1490 Wh ontladen vandaag
Bij batterij 2 kom ik nu op 2870 Wh laden en 1450 Wh ontladen vandaag.
Met deze cijfertjes kan ik dan morgen exacter weten hoeveel de probleem batterij vanaf vanavond zal ontladen. Maar als ik kijk naar de cijfertjes van batterij 1 (de probleem batterij) kan het eigenlijk ook al niet kloppen. Die stond vanmorgen op 11%. Staat nu op 100% met maar 2980 Wh laden. Dat zou volgens mij toch eerder rond de 4500 Wh liggen of ik moet verkeerd redeneren
Heb maandag al een bericht gestuurd via de Feedback knop maar nog geen antwoord gekregen. Maar heb maar nog een bericht gestuurd met deze cijfers. Weet niet hoe lang een antwoord op zich laat wachten maar hopelijk niet te lang.pascallj schreef op donderdag 28 augustus 2025 @ 17:49:
[...]
Batterij 1 lijkt mij echt niet goed. Als hij op 11 procent stond en nu op 100 procent, heb je een vrij goede benadering. Dan is 2980 Wh echt veel te weinig. Ik zou die even laten uitlezen door Marstek...
Is deze batterij nog veilig om te gebruiken? Ik zou denken van wel maar vraag het toch liever
2x Marstek Venus E 5.12 v153 - CT003 V117 - BMS 212 en 215
Je moet de hoofdzekering optellen bij de Marsteks. Niet de Marsteks van de hoofdzekering aftrekken, dit gaat alleen op voor de hoofdschakelaar en kWh meter.WargamingPlayer schreef op donderdag 28 augustus 2025 @ 12:49:
[...]
Groepenkast is er op berekend, want bij 3 fase x 25A dan past het zelfs op 1 fase want 5000W is 22A. (11A per marstek). Wanneer je groepenkast het niet aan kan dan heb je gewoon een ander probleem. Bij een 1 x 35A heb je ook geen enkel probleem.
De meeste groepenkast zijn max. 40A (kijk maar eens op je aardlekschakelaar). 35A+22A komt daar dus ver boven. Met 3x25A kun je op elke fase een Marstek kwijt (25A+11A=36A). Eventuele PV-omvormer op dezelfde fase komt daar dus ook nog bij. Er is geen ander probleem dan goed nadenken wat je doet...
AMD Ryzen 5800X - 32GB DDR4 Corsair RGB - XFX 6900XT - Panasonic HIT 990Wp - AE200L WPB met cv-ondersteuning
Ja daar mag ik wel vanuit gaan. Mocht je de mogelijkheid hebben, kan je dan de cell voltages en SOH van die batterij uitlezen via Marstek Venus Monitor? Je hebt daar een Android of PC met Google Chrome (of erop gebaseerd) en Bluetooth voor nodig. Ben benieuwd of daar wat aan af te zien is. Mocht het niet lukken, geen probleem, maar is puur uit interesse.Kenhas schreef op donderdag 28 augustus 2025 @ 17:57:
[...]
Heb maandag al een bericht gestuurd via de Feedback knop maar nog geen antwoord gekregen. Maar heb maar nog een bericht gestuurd met deze cijfers. Weet niet hoe lang een antwoord op zich laat wachten maar hopelijk niet te lang.
Is deze batterij nog veilig om te gebruiken? Ik zou denken van wel maar vraag het toch liever
BMS Versie? En PV?Kenhas schreef op donderdag 28 augustus 2025 @ 17:46:
[...]
Verdorie, heb dan mijn signature aangepast, dan vergeet ik toch nog ietsStaat er nu ook bij. Is dus CT003 met V117.
De batterij volledig ontladen en opladen heb ik twee maal gedaan.
De zon is doorgebroken deze nammidag en ze zijn allebei weer 100% opgeladen.
Bij batterij 1 kom ik nu op 2980 Wh laden en 1490 Wh ontladen vandaag
Bij batterij 2 kom ik nu op 2870 Wh laden en 1450 Wh ontladen vandaag.
Met deze cijfertjes kan ik dan morgen exacter weten hoeveel de probleem batterij vanaf vanavond zal ontladen. Maar als ik kijk naar de cijfertjes van batterij 1 (de probleem batterij) kan het eigenlijk ook al niet kloppen. Die stond vanmorgen op 11%. Staat nu op 100% met maar 2980 Wh laden. Dat zou volgens mij toch eerder rond de 4500 Wh liggen of ik moet verkeerd redeneren
De mijne heeft vandaag 5,76 geladen en 2,63 Ontladen. Van 13% en nu 100%, wel enkele malen bijgesprongen vandaag.
[ Voor 4% gewijzigd door dannyro op 28-08-2025 18:27 ]
MTVenus V2 V154 BMS 215 APP V1.6.49 HW-P1 M5stack Atom lite Modbus HA integration ZP 3,28kWp Goodwe 3kW
Daarstraks enkele posts gezien ivm levensduur van de omvormer van een P&P accu versus deze van een PV installatie of een ander elektronisch toestel.
Deze kan je mijn inziens niet vergelijken gezien de omvormer van een P&P (veelvuldig) moet omwisselen tussen laden en genereren.
Het laatste dat ik van de zendure oplossing mocht vernemen is dat er met de invoering van een nieuwe FW er een switchdelay van 1 min werd ingevoerd, zal wel een reden hebben denk ik.
Deze kan je mijn inziens niet vergelijken gezien de omvormer van een P&P (veelvuldig) moet omwisselen tussen laden en genereren.
Het laatste dat ik van de zendure oplossing mocht vernemen is dat er met de invoering van een nieuwe FW er een switchdelay van 1 min werd ingevoerd, zal wel een reden hebben denk ik.
Een shelly EM50 kan tot 11 kW meten, wat is dan een afwijking van 20 Watt? Dat is toch gewoon niks.WargamingPlayer schreef op donderdag 28 augustus 2025 @ 14:55:
[...]
Het probleem bij mij is dat de waarden van mijn Shelly EM50 tussen de 0 en 20 watt afwijken, maar niet altijd. Dus heb ik ze ook eens op mijn hoofd aansluiting gezet en dan zie ik ook een afwijking tussen de 0 en 20 watt ten opzichte van mijn P1 meter. Soms 20W lager, soms 20W hoger. En dat met 2 EM50's het zelfde eufel.
Wanneer ik met CT meet en deze waarden leg naast de Modbus dan komen de waarden op zich wel aardig overeen. Maar soms is de Shelly hoger dan de Modbus, soms hij lager. Maar gemiddeld zitten de waarden bij elkaar in de buurt.
Gemeten op Shelly:
Marstek 1: 73.2%
Marstek 2: 74.1%
Gemeten op Modbus:
Marstek 1: 73.4%
Marstek 2: 73.9%
Marstek 1 is 2 maanden in gebruik, Marstek 2 is 1,5 maand in gebruik.
BMW I5 E40 / EV lader Wallbox / 10KWpiek PV verdeeld over 3 SMA / Warmtepomp 14KW / Boiler 300l / 3 x Marstek 5.12kwh V154/216 Shelly Pro 3EM-HWP1-CT003 V117 / 3 fasen net
Mijn 10 kW piek PV installatie bracht 18 jaar geleden rond de 10.500 kWh/jaar op en de teller staat op dit ogenblik weeral op 8840 kwh en daar gaan er nog wel een 1800 kWh bijkomen voor 31/12. Veroudering? Nog niks van te merken, maar we houden hout vastvifra schreef op donderdag 28 augustus 2025 @ 14:59:
[...]
Hier in de straat zijn er al zonnepaneelinstallaties ouder dan 20 jaar en nog nooit iets aan gebeurd ... veel panelen met beperkte opbrengst per paneel al van in den beginnen (die leverden maar een 150 watt piek per paneel) ... maar alles werkt nog uitstekend, al is het iets minder dan toen - buurman spreekt van een opbrengst vroeger bij top dagen van 3000 wH en nu van 2600 wH ... ... denk dat dat zeer mooi is. Dat is dan al 4 dubbel terug betaald zie ...
vandaag worden die dingen met een garantie van 10 jaar verkocht - ga er echt van uit dat +95% dat ook gerust haalt ... anders zouden die fabrikanten allen boeken toe moeten doen ...
Uiteindelijk is het geen niieuwe technologie - omvormers voor thuisformaten (die in onze inverters en batterijen) bestaan al meer dan 25 jaar ... en zijn steeds beter en beter gemaakt en tegelijkertijd prijs omlaag gegaan ...
Net als de batterij zelf is dat ook al geruim 20 jaar steeds meer geperfectioneerd, verder gestabiliseerd, ...
We kunnen allen negatief denken en er van uit gaan dat we in 5 jaar belazerd zijn - maar ik zie geen reden dat dat zo zal gaan ...
Mijn installtie ZP en batterij is van 1,5 (ZP) en nog geen half jaar (batterij) oud - buurman jaloers want mooie zwarte panelen, stille omvormer, een app om alles op te volgen, dubbel zoveel opbrengs, ...
BMW I5 E40 / EV lader Wallbox / 10KWpiek PV verdeeld over 3 SMA / Warmtepomp 14KW / Boiler 300l / 3 x Marstek 5.12kwh V154/216 Shelly Pro 3EM-HWP1-CT003 V117 / 3 fasen net
De voorbije tijd zijn er boodschappen geweest van een aantal mensen dat CT003 voor een Landis&Gyr meter E350 niet zo goed werkt, en dat het mogelijk is om die te vervangen door de Kaifa MA304-SMR5.5-P1.
Ikzelf heb een Belgische Landis&Gyr E360 voor 3 fasen, een vrij veel voorkomend type in België. Ik heb 2 batterijen Marstek Venus E, en stuur die al een aantal maanden aan via CT003 met daarin de meter Landis&Gyr E360 (Beta) - P1 geselecteerd. Deze combinatie werkt, al vond ik toch dat de batterij steeds heel langzaam reageerde op veranderingen van en naar het net, althans voor een meter die informatie per seconde levert. De recente aanpassingen van BMS (naar 215) en EMS (naar 153) hebben hieraan niets veranderd.
Met behulp van de python-tool query-ct-meter.py van @bommel (waarvoor dank!) heb ik vastgesteld dat het de CT003 zelf was die heel traag reageerde op veranderingen van en naar het net. Het is dus logisch dat de batterijen, die gebruik maken van die zelfde informatie, niet snel kunnen reageren. Ik had daarom al feedback gegeven aan Hame via de app, maar wacht nog op antwoord. Gezien de problemen die anderen hadden met de Landis&Gyr E350, heb ik daarom ook in mijn CT003 gekozen voor de meter Kaifa MA304-SMR5.5-P1. En wat blijkt? Met die combinatie loopt het plots zoals ik het mij had voorgesteld: de batterij die met een relevante snelheid reageert, en als gevolg daarvan een resulterend netverbruik -50% (of zelfs beter) ten opzichte van daarvoor.
Zijn er nog mensen die hetzelfde hebben meegemaakt? Zijn de CT003-drivers voor de verschillende soorten meters van Landis&Gyr dus nog niet zo goed, of is dit een uitzondering bij mij?
Een bedenking die ik mij alvast maak is waarom de drivers per soort meter en per fabrikant worden gemaakt. Ik zou eerder verwachten dat er een driver is per SMR-protocolversie.
Ikzelf heb een Belgische Landis&Gyr E360 voor 3 fasen, een vrij veel voorkomend type in België. Ik heb 2 batterijen Marstek Venus E, en stuur die al een aantal maanden aan via CT003 met daarin de meter Landis&Gyr E360 (Beta) - P1 geselecteerd. Deze combinatie werkt, al vond ik toch dat de batterij steeds heel langzaam reageerde op veranderingen van en naar het net, althans voor een meter die informatie per seconde levert. De recente aanpassingen van BMS (naar 215) en EMS (naar 153) hebben hieraan niets veranderd.
Met behulp van de python-tool query-ct-meter.py van @bommel (waarvoor dank!) heb ik vastgesteld dat het de CT003 zelf was die heel traag reageerde op veranderingen van en naar het net. Het is dus logisch dat de batterijen, die gebruik maken van die zelfde informatie, niet snel kunnen reageren. Ik had daarom al feedback gegeven aan Hame via de app, maar wacht nog op antwoord. Gezien de problemen die anderen hadden met de Landis&Gyr E350, heb ik daarom ook in mijn CT003 gekozen voor de meter Kaifa MA304-SMR5.5-P1. En wat blijkt? Met die combinatie loopt het plots zoals ik het mij had voorgesteld: de batterij die met een relevante snelheid reageert, en als gevolg daarvan een resulterend netverbruik -50% (of zelfs beter) ten opzichte van daarvoor.
Zijn er nog mensen die hetzelfde hebben meegemaakt? Zijn de CT003-drivers voor de verschillende soorten meters van Landis&Gyr dus nog niet zo goed, of is dit een uitzondering bij mij?
Een bedenking die ik mij alvast maak is waarom de drivers per soort meter en per fabrikant worden gemaakt. Ik zou eerder verwachten dat er een driver is per SMR-protocolversie.
2x Marstek Venus E 5.12 v153, CT003 V117, Zonnepanelen 7.695 Wp, Meter Landis&Gyr E360-3P
Accuraatheid van Marstek metingen en efficiëntie
Naar aanleiding van de discussie vanmorgen hoe correct de waarden gerapporteerd door de Marstek en uitgelezen via Modbus zijn, heb ik vandaag weer eens een hele test suite gedraaid. Er is veel gesleuteld aan de getallen via het BMS, dus een up-to-date overzicht kan geen kwaad.De test is gedraaid op een Venus E batterij (versie 1.1) geleverd in maart 2025 met versie 153.215 bij een SoC van 13 procent, een celtemperatuur van 24 graden Celsius en een Mosfet temperatuur van <35 graden Celsius te allen tijde. De waardes heb ik gemeten met een Brennenstuhl PM231 E socket energiemeter. Volgens de datasheet nauwkeurig tot 1 procent. Niet geweldig maar het is de enige plugin meter die ik heb.
Ik heb voor zowel het laden als ontladen, van 0-2500 Watt in stappen van 100 Watt, gemeten wat de stroom en power factor is. Omdat ik merkte dat de PF bij lagere belastingen niet in de buurt van 100 procent zat, heb ik ook zowel bij laden als ontladen van 0-1100 Watt het vermogen genoteerd om te kijken of hier rekening mee wordt gehouden door de Marstek. In principe is de stroomsterkte genoeg om af te leiden of de metingen correct zijn of niet.
Vervolgens heb ik van alle waarden het verschil berekend tussen de gemeten waarde en de gerapporteerde waarde. Ook heb ik de theoretische efficiëntie berekent als verhouding tussen wat er via Modbus gerapporteerd wordt als stroom van/naar de batterij en van/naar het net. Ook de gerapporteerde DC stroom staat erbij voor compleetheid, maar daar kunnen we niet echt iets mee.
De tabellen zijn groot... Mogelijk dat je alleen op een groot scherm alles kan zien.
Laden
Gevraagd vermogen (W) | Gerapporteerde stroom AC (A) | Gerapporteerde stroom DC (A) | Gemeten stroom (A) | Gerapporteerd vermogen AC (W) | Gerapporteerd vermogen DC (W) | Gemeten vermogen (W) | Power Factor (%) | Delta stroom | Delta vermogen | Theoretisch efficientie |
---|---|---|---|---|---|---|---|---|---|---|
0 | 0,06 | -0,83 | 0,15 | 0 | -42 | 0,1 | 14 | -0,09 | -0,10 | 0,00 |
100 | 0,65 | 1,89 | 0,97 | 101 | 11 | 100,5 | 41 | -0,32 | 0,50 | 10,89 |
200 | 0,84 | 2,20 | 1,05 | 199 | 107 | 195,5 | 78 | -0,21 | 3,50 | 53,77 |
300 | 1,26 | 4,19 | 1,41 | 296 | 210 | 295,4 | 88 | -0,15 | 0,60 | 70,95 |
400 | 1,68 | 6,16 | 1,79 | 398 | 310 | 395,3 | 93 | -0,11 | 2,70 | 77,89 |
500 | 2,11 | 8,21 | 2,19 | 498 | 412 | 495,6 | 95 | -0,08 | 2,40 | 82,73 |
600 | 2,54 | 10,20 | 2,60 | 597 | 512 | 595,6 | 96 | -0,06 | 1,40 | 85,76 |
700 | 2,91 | 12,15 | 3,01 | 697 | 612 | 696,4 | 97 | -0,10 | 0,60 | 87,80 |
800 | 3,36 | 14,06 | 3,43 | 797 | 711 | 796,7 | 97 | -0,07 | 0,30 | 89,21 |
900 | 3,80 | 16,09 | 3,85 | 897 | 811 | 897,6 | 98 | -0,05 | -0,60 | 90,41 |
1000 | 4,23 | 17,96 | 4,27 | 996 | 910 | 997,5 | 98 | -0,04 | -1,50 | 91,37 |
1100 | 4,62 | 19,85 | 4,69 | 1096 | 1008 | 1099,0 | 98 | -0,07 | -3,00 | 91,97 |
1200 | 5,07 | 21,75 | 5,12 | 1196 | 1107 | 98 | -0,05 | 92,56 | ||
1300 | 5,49 | 23,64 | 5,54 | 1296 | 1205 | 99 | -0,05 | 92,98 | ||
1400 | 5,91 | 25,53 | 5,97 | 1395 | 1303 | 99 | -0,06 | 93,41 | ||
1500 | 6,36 | 27,33 | 6,39 | 1495 | 1400 | 100 | -0,03 | 93,65 | ||
1600 | 6,77 | 29,17 | 6,82 | 1593 | 1498 | 100 | -0,05 | 94,04 | ||
1700 | 7,16 | 31,04 | 7,25 | 1694 | 1595 | 100 | -0,09 | 94,16 | ||
1800 | 7,62 | 32,83 | 7,67 | 1794 | 1692 | 100 | -0,05 | 94,31 | ||
1900 | 8,05 | 34,65 | 8,11 | 1894 | 1788 | 100 | -0,06 | 94,40 | ||
2000 | 8,47 | 36,44 | 8,56 | 1993 | 1884 | 100 | -0,09 | 94,53 | ||
2100 | 8,90 | 37,88 | 8,99 | 2093 | 1980 | 100 | -0,09 | 94,60 | ||
2200 | 9,33 | 39,76 | 9,43 | 2193 | 2077 | 100 | -0,10 | 94,71 | ||
2300 | 9,76 | 41,49 | 9,88 | 2292 | 2174 | 100 | -0,12 | 94,85 | ||
2400 | 10,20 | 43,31 | 10,31 | 2392 | 2270 | 100 | -0,11 | 94,90 | ||
2500 | 10,67 | 45,01 | 10,76 | 2492 | 2363 | 100 | -0,09 | 94,82 |
Ontladen
Gevraagd vermogen (W) | Gerapporteerde stroom AC (A) | Gerapporteerde stroom DC (A) | Gemeten stroom (A) | Gerapporteerd vermogen AC (W) | Gerapporteerd vermogen DC (W) | Gemeten vermogen (W) | Power factor (%) | Delta stroom | Delta vermogen | Theoretisch efficientie |
---|---|---|---|---|---|---|---|---|---|---|
2500 | 10,35 | 58,29 | 10,50 | 2493 | 2928 | 100 | -0,15 | 85,14 | ||
2400 | 9,95 | 56,02 | 10,10 | 2393 | 2809 | 100 | -0,15 | 85,19 | ||
2300 | 9,60 | 53,51 | 9,69 | 2293 | 2688 | 100 | -0,09 | 85,31 | ||
2200 | 9,18 | 51,15 | 9,31 | 2193 | 2567 | 100 | -0,13 | 85,43 | ||
2100 | 8,76 | 48,92 | 8,90 | 2094 | 2451 | 100 | -0,14 | 85,43 | ||
2000 | 8,36 | 46,53 | 8,48 | 1994 | 2335 | 100 | -0,12 | 85,40 | ||
1900 | 7,95 | 44,22 | 8,07 | 1894 | 2216 | 100 | -0,12 | 85,47 | ||
1800 | 7,53 | 41,84 | 7,65 | 1794 | 2097 | 100 | -0,12 | 85,55 | ||
1700 | 7,09 | 39,53 | 7,21 | 1695 | 1981 | 100 | -0,12 | 85,56 | ||
1600 | 6,67 | 37,19 | 6,79 | 1595 | 1865 | 100 | -0,12 | 85,52 | ||
1500 | 6,30 | 35,00 | 6,38 | 1495 | 1752 | 99 | -0,08 | 85,33 | ||
1400 | 5,85 | 32,73 | 5,96 | 1395 | 1637 | 99 | -0,11 | 85,22 | ||
1300 | 5,42 | 30,45 | 5,55 | 1296 | 1523 | 99 | -0,13 | 85,10 | ||
1200 | 5,03 | 28,23 | 5,13 | 1196 | 1410 | 1208,4 | 99 | -0,10 | -12,40 | 84,82 |
1100 | 4,61 | 25,96 | 4,71 | 1096 | 1297 | 1108,7 | 99 | -0,10 | -12,70 | 84,50 |
1000 | 4,19 | 23,69 | 4,29 | 997 | 1185 | 1007,7 | 99 | -0,10 | -10,70 | 84,14 |
900 | 3,81 | 21,44 | 3,88 | 897 | 1074 | 907,6 | 98 | -0,07 | -10,60 | 83,52 |
800 | 3,35 | 19,24 | 3,46 | 797 | 963 | 807,3 | 98 | -0,11 | -10,30 | 82,76 |
700 | 2,95 | 17,01 | 3,04 | 697 | 852 | 707,1 | 98 | -0,09 | -10,10 | 81,81 |
600 | 2,51 | 14,84 | 2,63 | 598 | 743 | 607,1 | 97 | -0,12 | -9,10 | 80,48 |
500 | 2,08 | 12,65 | 2,22 | 498 | 634 | 506,5 | 95 | -0,14 | -8,50 | 78,55 |
400 | 1,66 | 10,46 | 1,82 | 398 | 525 | 406,5 | 93 | -0,16 | -8,50 | 75,81 |
300 | 1,26 | 8,31 | 1,44 | 298 | 417 | 306,1 | 90 | -0,18 | -8,10 | 71,46 |
200 | 0,84 | 6,18 | 1,08 | 199 | 309 | 206,2 | 80 | -0,24 | -7,20 | 64,40 |
100 | 0,90 | 1,73 | 0,97 | 95 | 188 | 103,1 | 44 | -0,07 | -8,10 | 50,53 |
0 | 0,06 | 0,85 | 0,15 | 0 | 42 | 0,1 | 14 | -0,09 | -0,10 | 0,00 |
Conclusie
Wat kunnen we hier nu uit afleiden? Overduidelijk is te zien dat metingen bij extreem lage vermogens (100/200 Watt) niet accuraat zijn. Er zitten daar de grootste afwijkingen ten opzichte van de energiemeter. Bij 100 Watt wil het ook nog wel eens voorkomen dat meting schakelt van positief naar negatief en weer terug. De metingen zijn dus in die regio niet betrouwbaar. Dit zal dus ook effect hebben op de door Marstek gerapporteerde hoeveelheid energie.Vanaf 300 Watt is te zien dat de afwijking t.o.v. de energiemeter redelijk constant is (en dus geen verhouding). Onduidelijk is of de meter correct is, of dat de Marstek correct is of dat de waarheid ergens in het midden ligt. Wel kunnen we dus zeggen dat als er een afwijking zou zijn, deze bij hogere vermogens dus relatief minimaal is. Ook is de zien dat de mogelijke afwijking beide kanten op hetzelfde is. De Marstek meet altijd net iets minder dan de energiemeter. Dit zou over een volledige cyclus elkaar dus ongeveer weg kunnen werken. Wel kunnen we nu dus zeggen dat, zeker als je constant in de wat hogere regio's zit qua vermogen, je best de door de batterij gerapporeerde waardes kunt gebruiken voor een inschatting van het verbruik.
De theoretische efficientie is theoretisch, omdat we de stroom die de batterij in gaat, niet kunnen meten zonder de batterij open te maken. Gaan we ervanuit dat deze waarde correct zijn, dan kunnen we aantal dingen concluderen. Wat we al wisten is dat laden duidelijk efficienter is dan ontladen. Ook zien we dat de hogere vermogens duidelijk efficienter zijn, maar dat het vooral de extreem lage vermogens zijn die je het beste kan vermijden. De hoogste mogelijke theoretische RTE die je met deze waardes kan berekenen is 81 procent.
Een aangezien dit het internet is:
TL;DR:
- Metingen minst accuraat bij lage vermogens (< 200 Watt)
- Afwijkingen bij vermogens vanaf 300 W redelijk stabiel en minimaal
- Afwijking is symmetrisch en zou dus over een volledige cyclus elkaar ongeveer moeten compenseren
- Bij hogere vermogens geven door de batterij gerapporteerde waardes een goede inschatting
- Laden is efficienter dan ontladen
- Indien mogelijk, vermijd de hele lage vermogens bij zowel laden als ontladen.
- Allerbeste theoretische RTE mogelijk is 81 procent
Discussie
Om te beginnen geldt zoals altijd 'n=1'. Dit is maar 1 batterij. Voor een completer beeld zal je meer batterijen moeten testen met dezelfde meetapparatuur.Mocht ik een mogelijkheid vinden, zal een keer kijken of ik deze metingen kan doen met de meeste accurate energiemeter in mijn huishouden: die van de energiemaatschappij. Dit vereist echter wel dat de rest van het huis op zwart gaat (in elk geval alles op dezelfde fase), dus ik moet hier even een goed moment voor vinden.
Ook is er alleen wat te zeggen over het gedrag bij vaste vermogens. Hoeveel energie het mogelijk extra kost om te schakelen tussen bepaalde vermogens, kan je hier niet uit afleiden. Maar ook als je NOM draait, zal dit je wel een indicatie geven.
Over of de power factor nog veel invloed heeft kan en wil ik geen uitspraak doen.
Dit is alleen ter informatie. De discussie 'RTE (of efficientie) is niet belangrijk of boeiend want al mijn zonnestroom is gratis', gaan we hier niet opnieuw beginnen.
Bedankt voor je werk en de tijdpascallj schreef op donderdag 28 augustus 2025 @ 19:44:Accuraatheid van Marstek metingen en efficiëntie
Naar aanleiding van de discussie vanmorgen hoe correct de waarden gerapporteerd door de Marstek en uitgelezen via Modbus zijn, heb ik vandaag weer eens een hele test suite gedraaid. Er is veel gesleuteld aan de getallen via het BMS, dus een up-to-date overzicht kan geen kwaad.
De test is gedraaid op een Venus E batterij (versie 1.1) geleverd in maart 2025 met versie 153.215 bij een SoC van 13 procent, een celtemperatuur van 24 graden Celsius en een Mosfet temperatuur van <35 graden Celsius te allen tijde. De waardes heb ik gemeten met een Brennenstuhl PM231 E socket energiemeter. Volgens de datasheet nauwkeurig tot 1 procent. Niet geweldig maar het is de enige plugin meter die ik heb.
Ik heb voor zowel het laden als ontladen, van 0-2500 Watt in stappen van 100 Watt, gemeten wat de stroom en power factor is. Omdat ik merkte dat de PF bij lagere belastingen niet in de buurt van 100 procent zat, heb ik ook zowel bij laden als ontladen van 0-1100 Watt het vermogen genoteerd om te kijken of hier rekening mee wordt gehouden door de Marstek. In principe is de stroomsterkte genoeg om af te leiden of de metingen correct zijn of niet.
Vervolgens heb ik van alle waarden het verschil berekend tussen de gemeten waarde en de gerapporteerde waarde. Ook heb ik de theoretische efficiëntie berekent als verhouding tussen wat er via Modbus gerapporteerd wordt als stroom van/naar de batterij en van/naar het net. Ook de gerapporteerde DC stroom staat erbij voor compleetheid, maar daar kunnen we niet echt iets mee.
De tabellen zijn groot... Mogelijk dat je alleen op een groot scherm alles kan zien.Laden
Gevraagd vermogen (W) Gerapporteerde stroom AC (A) Gerapporteerde stroom DC (A) Gemeten stroom (A) Gerapporteerd vermogen AC (W) Gerapporteerd vermogen DC (W) Gemeten vermogen (W) Power Factor (%) Delta stroom Delta vermogen Theoretisch efficientie 0 0,06 -0,83 0,15 0 -42 0,1 14 -0,09 -0,10 0,00 100 0,65 1,89 0,97 101 11 100,5 41 -0,32 0,50 10,89 200 0,84 2,20 1,05 199 107 195,5 78 -0,21 3,50 53,77 300 1,26 4,19 1,41 296 210 295,4 88 -0,15 0,60 70,95 400 1,68 6,16 1,79 398 310 395,3 93 -0,11 2,70 77,89 500 2,11 8,21 2,19 498 412 495,6 95 -0,08 2,40 82,73 600 2,54 10,20 2,60 597 512 595,6 96 -0,06 1,40 85,76 700 2,91 12,15 3,01 697 612 696,4 97 -0,10 0,60 87,80 800 3,36 14,06 3,43 797 711 796,7 97 -0,07 0,30 89,21 900 3,80 16,09 3,85 897 811 897,6 98 -0,05 -0,60 90,41 1000 4,23 17,96 4,27 996 910 997,5 98 -0,04 -1,50 91,37 1100 4,62 19,85 4,69 1096 1008 1099,0 98 -0,07 -3,00 91,97 1200 5,07 21,75 5,12 1196 1107 98 -0,05 92,56 1300 5,49 23,64 5,54 1296 1205 99 -0,05 92,98 1400 5,91 25,53 5,97 1395 1303 99 -0,06 93,41 1500 6,36 27,33 6,39 1495 1400 100 -0,03 93,65 1600 6,77 29,17 6,82 1593 1498 100 -0,05 94,04 1700 7,16 31,04 7,25 1694 1595 100 -0,09 94,16 1800 7,62 32,83 7,67 1794 1692 100 -0,05 94,31 1900 8,05 34,65 8,11 1894 1788 100 -0,06 94,40 2000 8,47 36,44 8,56 1993 1884 100 -0,09 94,53 2100 8,90 37,88 8,99 2093 1980 100 -0,09 94,60 2200 9,33 39,76 9,43 2193 2077 100 -0,10 94,71 2300 9,76 41,49 9,88 2292 2174 100 -0,12 94,85 2400 10,20 43,31 10,31 2392 2270 100 -0,11 94,90 2500 10,67 45,01 10,76 2492 2363 100 -0,09 94,82 Ontladen
Gevraagd vermogen (W) Gerapporteerde stroom AC (A) Gerapporteerde stroom DC (A) Gemeten stroom (A) Gerapporteerd vermogen AC (W) Gerapporteerd vermogen DC (W) Gemeten vermogen (W) Power factor (%) Delta stroom Delta vermogen Theoretisch efficientie 2500 10,35 58,29 10,50 2493 2928 100 -0,15 85,14 2400 9,95 56,02 10,10 2393 2809 100 -0,15 85,19 2300 9,60 53,51 9,69 2293 2688 100 -0,09 85,31 2200 9,18 51,15 9,31 2193 2567 100 -0,13 85,43 2100 8,76 48,92 8,90 2094 2451 100 -0,14 85,43 2000 8,36 46,53 8,48 1994 2335 100 -0,12 85,40 1900 7,95 44,22 8,07 1894 2216 100 -0,12 85,47 1800 7,53 41,84 7,65 1794 2097 100 -0,12 85,55 1700 7,09 39,53 7,21 1695 1981 100 -0,12 85,56 1600 6,67 37,19 6,79 1595 1865 100 -0,12 85,52 1500 6,30 35,00 6,38 1495 1752 99 -0,08 85,33 1400 5,85 32,73 5,96 1395 1637 99 -0,11 85,22 1300 5,42 30,45 5,55 1296 1523 99 -0,13 85,10 1200 5,03 28,23 5,13 1196 1410 1208,4 99 -0,10 -12,40 84,82 1100 4,61 25,96 4,71 1096 1297 1108,7 99 -0,10 -12,70 84,50 1000 4,19 23,69 4,29 997 1185 1007,7 99 -0,10 -10,70 84,14 900 3,81 21,44 3,88 897 1074 907,6 98 -0,07 -10,60 83,52 800 3,35 19,24 3,46 797 963 807,3 98 -0,11 -10,30 82,76 700 2,95 17,01 3,04 697 852 707,1 98 -0,09 -10,10 81,81 600 2,51 14,84 2,63 598 743 607,1 97 -0,12 -9,10 80,48 500 2,08 12,65 2,22 498 634 506,5 95 -0,14 -8,50 78,55 400 1,66 10,46 1,82 398 525 406,5 93 -0,16 -8,50 75,81 300 1,26 8,31 1,44 298 417 306,1 90 -0,18 -8,10 71,46 200 0,84 6,18 1,08 199 309 206,2 80 -0,24 -7,20 64,40 100 0,90 1,73 0,97 95 188 103,1 44 -0,07 -8,10 50,53 0 0,06 0,85 0,15 0 42 0,1 14 -0,09 -0,10 0,00 Conclusie
Wat kunnen we hier nu uit afleiden? Overduidelijk is te zien dat metingen bij extreem lage vermogens (100/200 Watt) niet accuraat zijn. Er zitten daar de grootste afwijkingen ten opzichte van de energiemeter. Bij 100 Watt wil het ook nog wel eens voorkomen dat meting schakelt van positief naar negatief en weer terug. De metingen zijn dus in die regio niet betrouwbaar. Dit zal dus ook effect hebben op de door Marstek gerapporteerde hoeveelheid energie.
Vanaf 300 Watt is te zien dat de afwijking t.o.v. de energiemeter redelijk constant is (en dus geen verhouding). Onduidelijk is of de meter correct is, of dat de Marstek correct is of dat de waarheid ergens in het midden ligt. Wel kunnen we dus zeggen dat als er een afwijking zou zijn, deze bij hogere vermogens dus relatief minimaal is. Ook is de zien dat de mogelijke afwijking beide kanten op hetzelfde is. De Marstek meet altijd net iets minder dan de energiemeter. Dit zou over een volledige cyclus elkaar dus ongeveer weg kunnen werken. Wel kunnen we nu dus zeggen dat, zeker als je constant in de wat hogere regio's zit qua vermogen, je best de door de batterij gerapporeerde waardes kunt gebruiken voor een inschatting van het verbruik.
De theoretische efficientie is theoretisch, omdat we de stroom die de batterij in gaat, niet kunnen meten zonder de batterij open te maken. Gaan we ervanuit dat deze waarde correct zijn, dan kunnen we aantal dingen concluderen. Wat we al wisten is dat laden duidelijk efficienter is dan ontladen. Ook zien we dat de hogere vermogens duidelijk efficienter zijn, maar dat het vooral de extreem lage vermogens zijn die je het beste kan vermijden. De hoogste mogelijke theoretische RTE die je met deze waardes kan berekenen is 81 procent.
Een aangezien dit het internet is:
TL;DR:
- Metingen minst accuraat bij lage vermogens (< 200 Watt)
- Afwijkingen bij vermogens vanaf 300 W redelijk stabiel en minimaal
- Afwijking is symmetrisch en zou dus over een volledige cyclus elkaar ongeveer moeten compenseren
- Bij hogere vermogens geven door de batterij gerapporteerde waardes een goede inschatting
- Laden is efficienter dan ontladen
- Indien mogelijk, vermijd de hele lage vermogens bij zowel laden als ontladen.
- Allerbeste theoretische RTE mogelijk is 81 procent
Discussie
Om te beginnen geldt zoals altijd 'n=1'. Dit is maar 1 batterij. Voor een completer beeld zal je meer batterijen moeten testen met dezelfde meetapparatuur.
Mocht ik een mogelijkheid vinden, zal een keer kijken of ik deze metingen kan doen met de meeste accurate energiemeter in mijn huishouden: die van de energiemaatschappij. Dit vereist echter wel dat de rest van het huis op zwart gaat (in elk geval alles op dezelfde fase), dus ik moet hier even een goed moment voor vinden.
Ook is er alleen wat te zeggen over het gedrag bij vaste vermogens. Hoeveel energie het mogelijk extra kost om te schakelen tussen bepaalde vermogens, kan je hier niet uit afleiden. Maar ook als je NOM draait, zal dit je wel een indicatie geven.
Over of de power factor nog veel invloed heeft kan en wil ik geen uitspraak doen.
Dit is alleen ter informatie. De discussie 'RTE (of efficientie) is niet belangrijk of boeiend want al mijn zonnestroom is gratis', gaan we hier niet opnieuw beginnen.
MTVenus V2 V154 BMS 215 APP V1.6.49 HW-P1 M5stack Atom lite Modbus HA integration ZP 3,28kWp Goodwe 3kW
Ik zelf ben een minimale gebruiker wat me wel opvalt, is dat de marstek best wat moet doen als ik iets warm maak met inductie ivm met de pieken daarin, wanneer de boiler aan gaat loopt ie wel volop mee.pascallj schreef op donderdag 28 augustus 2025 @ 19:44:Accuraatheid van Marstek metingen en efficiëntie
Naar aanleiding van de discussie vanmorgen hoe correct de waarden gerapporteerd door de Marstek en uitgelezen via Modbus zijn,
Dit is alleen ter informatie. De discussie 'RTE (of efficientie) is niet belangrijk of boeiend want al mijn zonnestroom is gratis', gaan we hier niet opnieuw beginnen.
gemiddeld is er met de standaard berekening in / uit / delen een RTE van 68 / 72 , leuk weetje maar het doel is zoveel mogelijk zonnestroom te gebruiken.
7 x 440 WP zuiden, Solis mini 3000-S6, 45km ligier, HW P1, Marstek venus 5,12kw V153, A+++, Etna inductie 4pits, 80 liter boiler masterwatt E-smart
Inductie (zeker als jouw plaat niet het vermogen kan terugschroeven) is een notoire verbruiker om te volgen. Daar is gewoon niets zoveel aan te doen.tweeek schreef op donderdag 28 augustus 2025 @ 20:00:
[...]
Ik zelf ben een minimale gebruiker wat me wel opvalt, is dat de marstek best wat moet doen als ik iets warm maak met inductie ivm met de pieken daarin, wanneer de boiler aan gaat loopt ie wel volop mee.
gemiddeld is er met de standaard berekening in / uit / delen een RTE van 68 / 72 , leuk weetje maar het doel is zoveel mogelijk zonnestroom te gebruiken.
Voor veel is dat inderdaad het doel en dus kan je ook weinig veranderen. De post richtte daarom ook op de accuraatheid van getallen; daar heb je als NOM gebruiker ook wat aan.
Sinds 8 maanden zonnepanelen en gasloos, sinds een paar weken de marstek, ik zit nog in de lerende fase, ondertussen word ik wel wijzer tot wanneer de marstek laad en ontlaad en hoe die reageert op stroomvraag.pascallj schreef op donderdag 28 augustus 2025 @ 20:09:
[...]
Inductie (zeker als jouw plaat niet het vermogen kan terugschroeven) is een notoire verbruiker om te volgen. Daar is gewoon niets zoveel aan te doen.
Voor veel is dat inderdaad het doel en dus kan je ook weinig veranderen. De post richtte daarom ook op de accuraatheid van getallen; daar heb je als NOM gebruiker ook wat aan.
Je post was ook top, alleen dan begint het bij mij te duizelen
7 x 440 WP zuiden, Solis mini 3000-S6, 45km ligier, HW P1, Marstek venus 5,12kw V153, A+++, Etna inductie 4pits, 80 liter boiler masterwatt E-smart
Momentopname van mijn verbruik in de avond, de balk van de HW P1 is een doorlopende opname van 1 minuut, de marstek levert tussen de 150 en 200 watt terug.
/f/image/lWKMrqNkX7EQmfSGwyPwWoB2.png?f=fotoalbum_large)
En over de dag is dit de bedoeling waar ik de marstek voor heb.
/f/image/lWKMrqNkX7EQmfSGwyPwWoB2.png?f=fotoalbum_large)
En over de dag is dit de bedoeling waar ik de marstek voor heb.
/f/image/l0fYIlxDwrkhWGvVw1eKPFiS.png?f=fotoalbum_large)
[ Voor 28% gewijzigd door tweeek op 28-08-2025 21:38 ]
7 x 440 WP zuiden, Solis mini 3000-S6, 45km ligier, HW P1, Marstek venus 5,12kw V153, A+++, Etna inductie 4pits, 80 liter boiler masterwatt E-smart
Signatuur toegevoegd, thanks!SatScan schreef op donderdag 28 augustus 2025 @ 13:30:
[...]
Vul je signatuur in met gegevens zoals anderen dan kunnen we gerichter meekijken/denken.
Lijkt op een typische soc-drift. 2x geheel laden en ontladen achter elkaar zou het moeten verhelpen.
Anders melden in feedback van de app.
Ik ga dit eens proberen om de drift weer strak te trekken. Opzich gebeurd dit wel af en toe maar niet perse 2 dagen na elkaar.
1 x Marstek 5.12 kWh (v153) / CT003 (v117) / LilyGo RS485 / Hoymiles 2x HMS-1600-4T, HMS-800-2T / OpenDTU
Wat een werk! RESPECTpascallj schreef op donderdag 28 augustus 2025 @ 19:44:Accuraatheid van Marstek metingen en efficiëntie
Naar aanleiding van de discussie vanmorgen hoe correct de waarden gerapporteerd door de Marstek en uitgelezen via Modbus zijn, heb ik vandaag weer eens een hele test suite gedraaid. Er is veel gesleuteld aan de getallen via het BMS, dus een up-to-date overzicht kan geen kwaad.
Dit is alleen ter informatie. De discussie 'RTE (of efficientie) is niet belangrijk of boeiend want al mijn zonnestroom is gratis', gaan we hier niet opnieuw beginnen.

Mijn kort door de bocht conclusie... prima cijfers! Gezien de afwijkingen in de Marstek metingen bij lage wattages is het idd verstandig bij NOM door de dag heen het grid verbruik te bekijken.
.NL | BYD Atto3 | PulsarPlus EV +Balancer | WP7.7K Z | 2 MT Venus 5.12KWh V155 - CT003 V117 - BMS 216 - Modi: AI | 2 Mitsubitshi HEAC | HA DS224+
Mijn groepenkast is voorzien van bars tussen de aardlek en de automaten gerate op 63A. Daarnaast 10mm2 van vanaf de busbar onderin naar aardlek. Dus dat is 63A. We spreken dus over een normale 1 fase groepenkast. Van de HS naar mijn busbar's loopt ook 10mm2.Jim423 schreef op donderdag 28 augustus 2025 @ 18:01:
[...]
Je moet de hoofdzekering optellen bij de Marsteks. Niet de Marsteks van de hoofdzekering aftrekken, dit gaat alleen op voor de hoofdschakelaar en kWh meter.
De meeste groepenkast zijn max. 40A (kijk maar eens op je aardlekschakelaar). 35A+22A komt daar dus ver boven. Met 3x25A kun je op elke fase een Marstek kwijt (25A+11A=36A). Eventuele PV-omvormer op dezelfde fase komt daar dus ook nog bij. Er is geen ander probleem dan goed nadenken wat je doet...
Dus 2 keer een Marstek van 2500W is niks. Dat is 22A. Van de week gaf mijn Shelly een piek van wopping 27A tussen Meterkast en onderverdeler omdat de twee Marsteks stonden te laden van Grid en mijn vrouw de wasmachine had draaien.
Nu is de kans dat zonnepanelen + Marsteks gelijk stroom gaan leveren (14A + 22A) = 36A een beetje uitgesloten. Maar het zou kunnen. Maar dan vliegt bij mij de automaat tussen de meterkast en onderverdeler er uit (25A kar
Bovendien mag je Marstek en grid niet bij elkaar optellen. Want wanneer je Marsteks, in mijn geval 5000W leveren en je huis neemt 35A van grid af, dan heb je gewoonweg een issue. In de meeste gevallen zal de stroom van beide Marsteks over een eigen aansluting naar je busbar lopen of verbruikt worden in de 4 groepen waar de Marsteks op zijn aangesloten. Het gaat niet eerst door de HS heen naar buiten.
8 x 430wp, Huawei SUN2000-3KTL-L1, 2 x Marstek Venus-E (154.215), Home Assistant
Ik denk dat de opmerking om te kijken naar de aardlekschakelaar, is om aan te geven waar je groepenkast op ingericht is. Want je hebt gelijk dat de stroom niet door de hoofdschakelaar gaat en terugkomt, maar dat wil niet zeggen dat de bekabeling of busbars tussen de groepen ingericht zijn voor zowel stroom vanuit de Marstek als het net. Dus moet je ze wel degelijk bij elkaar optellen om uit te rekenen of je ook daar binnen het limiet blijft.WargamingPlayer schreef op vrijdag 29 augustus 2025 @ 00:31:
[...]
Mijn groepenkast is voorzien van bars tussen de aardlek en de automaten gerate op 63A. Daarnaast 10mm2 van vanaf de busbar onderin naar aardlek. Dus dat is 63A. We spreken dus over een normale 1 fase groepenkast. Van de HS naar mijn busbar's loopt ook 10mm2.
Dus 2 keer een Marstek van 2500W is niks. Dat is 22A. Van de week gaf mijn Shelly een piek van wopping 27A tussen Meterkast en onderverdeler omdat de twee Marsteks stonden te laden van Grid en mijn vrouw de wasmachine had draaien.
Nu is de kans dat zonnepanelen + Marsteks gelijk stroom gaan leveren (14A + 22A) = 36A een beetje uitgesloten. Maar het zou kunnen. Maar dan vliegt bij mij de automaat tussen de meterkast en onderverdeler er uit (25A kar.
Bovendien mag je Marstek en grid niet bij elkaar optellen. Want wanneer je Marsteks, in mijn geval 5000W leveren en je huis neemt 35A van grid af, dan heb je gewoonweg een issue. In de meeste gevallen zal de stroom van beide Marsteks over een eigen aansluting naar je busbar lopen of verbruikt worden in de 4 groepen waar de Marsteks op zijn aangesloten. Het gaat niet eerst door de HS heen naar buiten.
Nu zal het niet zo snel een probleem vormen voor de busbars, maar het is niet per se incorrect.
Waar ik mij meer zorgen over maak bij veel kasten is dat er slechte verbindingen zijn. Bijvoorbeeld kabels zonder vaste kern, niet voorzien van aderhulzen.pascallj schreef op vrijdag 29 augustus 2025 @ 00:40:
[...]
Ik denk dat de opmerking om te kijken naar de aardlekschakelaar, is om aan te geven waar je groepenkast op ingericht is. Want je hebt gelijk dat de stroom niet door de hoofdschakelaar gaat en terugkomt, maar dat wil niet zeggen dat de bekabeling of busbars tussen de groepen ingericht zijn voor zowel stroom vanuit de Marstek als het net. Dus moet je ze wel degelijk bij elkaar optellen om uit te rekenen of je ook daar binnen het limiet blijft.
Nu zal het niet zo snel een probleem vormen voor de busbars, maar het is niet per se incorrect.
8 x 430wp, Huawei SUN2000-3KTL-L1, 2 x Marstek Venus-E (154.215), Home Assistant
Je zult het nooit anders zien, de batterij heeft vannacht perfect zijn werk gedaanpascallj schreef op donderdag 28 augustus 2025 @ 18:01:
[...]
Ja daar mag ik wel vanuit gaan. Mocht je de mogelijkheid hebben, kan je dan de cell voltages en SOH van die batterij uitlezen via Marstek Venus Monitor? Je hebt daar een Android of PC met Google Chrome (of erop gebaseerd) en Bluetooth voor nodig. Ben benieuwd of daar wat aan af te zien is. Mocht het niet lukken, geen probleem, maar is puur uit interesse.

Heb de batterij eens uitgelezen en die lijken me normaal.
State of health staat op 99%
code:
1
2
| Cell Voltages: 3.325V, 3.246V, 3.328V, 3.329V, 3.329V, 3.327V, 3.328V, 3.328V, 3.327V, 3.329V, 3.328V, 3.329V, 3.327V, 3.329V, 3.328V, 3.328V |
Wat me nu wel opvalt, is een verschil in BMS. De ene batterij zit op BMS versie 215 terwijl de "probleem" batterij op 213 zit
Dit is hoe het eruit ziet in Home Assistant

[ Voor 4% gewijzigd door Kenhas op 29-08-2025 08:34 ]
2x Marstek Venus E 5.12 v153 - CT003 V117 - BMS 212 en 215
Dat lijkt me toch niet correct. In worst scenario trekt uw huis 25A en gaat uw batterij daarbovenop laden aan 11A ... dan gaat uw hoofdzekering afspringen.Jim423 schreef op donderdag 28 augustus 2025 @ 18:01:
[...]
Je moet de hoofdzekering optellen bij de Marsteks. Niet de Marsteks van de hoofdzekering aftrekken, dit gaat alleen op voor de hoofdschakelaar en kWh meter.
De meeste groepenkast zijn max. 40A (kijk maar eens op je aardlekschakelaar). 35A+22A komt daar dus ver boven. Met 3x25A kun je op elke fase een Marstek kwijt (25A+11A=36A). Eventuele PV-omvormer op dezelfde fase komt daar dus ook nog bij. Er is geen ander probleem dan goed nadenken wat je doet...
De regel is nog steeds alle verbruikers (onafhankelijk van hoe die zich gedragen) optellen per fase om na te gaan of alles juist voorzien is voor het theoretisch maximaal verbruik.
Dat een batterij toevallig ook kan teruggeven en dus de last op de hoofdzekering kan verminderen doet daar niet toe - diezelfde batterij kan toevallig ook een grote verbruiker zijn van 11 A.
ZP is anders, daar die nooit een echte verbruiker zijn - maar enkel een energieleverancier zijn ...
Nu 's nachts leveren die niets dus die hou je uit de berekening !!
Het enige wat je moet nagaan is dat de ZP niet meer kunnen leveren dan wat uw hoofdschakelaar aan kan (stel dat uw huis niets verbruikt en in uw voorbeeld je meer dan 25A teruglevert op één ader ...) want dan ben je ook niet conform de voorschriften / best practices bezig.
Ioniq 5 - Huawei ZP 5.5 kW - Marstek Venus E en CT003
Correct. En niet elke elektrieker doet zijn werk te goed - dus altijd vragen om na te meten en mee kijken ...WargamingPlayer schreef op vrijdag 29 augustus 2025 @ 04:50:
[...]
Waar ik mij meer zorgen over maak bij veel kasten is dat er slechte verbindingen zijn. Bijvoorbeeld kabels zonder vaste kern, niet voorzien van aderhulzen.
- Zijn de gebruikte kammen / draden wel van de juiste dikte voor de nodige Ampère. Bij voorkeur mooi afgewerkt (versta kabels met aderhulzen heeft voorkeur - is geen must. Maar als ze dat gebruiken geeft al meer vertrouwen dat de betrokken elektrieker fier werk aflevert met goed materiaal)
- Is alles goed aangevezen / vastgeklemd
- hebben ze alles eens nagemeten
- zet eens alles aan met belasten van de kringen en hebben ze dat ook nagemeten
Waarom zeg ik dat? Heb zelf bijna brand gehad door prutser elektrieker (van ZP) die kam scheef gemonteerd had en daardoor vlambogen in één zekering en start van verhitting ...
Vanuit de brandweer ook geleerd dat veel kortsluitingen vooral in slecht gemonteerde groepenkast voorkomen ... dus ja altijd nachecken ...
Daarnaast is de backbone achter de groepenkast (de kammen en kabels) inderdaad best berekend op maximale belasting mogelijk en dus voor meer Ampère voorzien dan de hoofdschakelaar ...
[ Voor 7% gewijzigd door vifra op 29-08-2025 09:06 ]
Ioniq 5 - Huawei ZP 5.5 kW - Marstek Venus E en CT003
pascallj in "Hame / Marstek / Duravolt 5,12kWh plug en play thuisaccu"vifra schreef op vrijdag 29 augustus 2025 @ 08:52:
[...]
Dat lijkt me toch niet correct. In worst scenario trekt uw huis 25A en gaat uw batterij daarbovenop laden aan 11A ... dan gaat uw hoofdzekering afspringen.
De regel is nog steeds alle verbruikers (onafhankelijk van hoe die zich gedragen) optellen per fase om na te gaan of alles juist voorzien is voor het theoretisch maximaal verbruik.
Dat een batterij toevallig ook kan teruggeven en dus de last op de hoofdzekering kan verminderen doet daar niet toe - diezelfde batterij kan toevallig ook een grote verbruiker zijn van 11 A.
ZP is anders, daar die nooit een echte verbruiker zijn - maar enkel een energieleverancier zijn ...
Nu 's nachts leveren die niets dus die hou je uit de berekening !!
Het enige wat je moet nagaan is dat de ZP niet meer kunnen leveren dan wat uw hoofdschakelaar aan kan (stel dat uw huis niets verbruikt en in uw voorbeeld je meer dan 25A teruglevert op één ader ...) want dan ben je ook niet conform de voorschriften / best practices bezig.
Correct! En wat dikwijls vergeten wordt is dat je best jaarlijks de schroeven op de automaten, differentiëlen, enz... eens preventief aanschroeft. Krimpen en uitzetten door temperatuursverschillen + de 50 Hz brom kunnen er op termijn voor zorgen dat de verbindingen iets losser komen te zitten met alle gevolgen van dien. Maar wie doet dat? Ik in ieder geval welvifra schreef op vrijdag 29 augustus 2025 @ 09:03:
[...]
Correct. En niet elke elektrieker doet zijn werk te goed - dus altijd vragen om na te meten en mee kijken ...
- Zijn de gebruikte kammen / draden wel van de juiste dikte voor de nodige Ampère. Bij voorkeur mooi afgewerkt (versta kabels met aderhulzen heeft voorkeur - is geen must. Maar als ze dat gebruiken geeft al meer vertrouwen dat de betrokken elektrieker fier werk aflevert met goed materiaal)
- Is alles goed aangevezen / vastgeklemd
- hebben ze alles eens nagemeten
- zet eens alles aan met belasten van de kringen en hebben ze dat ook nagemeten
Waarom zeg ik dat? Heb zelf bijna brand gehad door prutser elektrieker (van ZP) die kam scheef gemonteerd had en daardoor vlambogen in één zekering en start van verhitting ...
Vanuit de brandweer ook geleerd dat veel kortsluitingen vooral in slecht gemonteerde groepenkast voorkomen ... dus ja altijd nachecken ...
Daarnaast is de backbone achter de groepenkast (de kammen en kabels) inderdaad best berekend op maximale belasting mogelijk en dus voor meer Ampère voorzien dan de hoofdschakelaar ...
.BE [#] Solar: 4.6 kWp / 20x Sanyo 230W op ZW / Praktijk 4.3 kWp - 2 x SMA - 1.8 kWp / 4x JA Solar 455Wp op Z - 2x APS EZ1 - 2x Marstek 5.12 kWh (v153) / BMS v215 - CT003 (v117) - HW P1 [#] Domotica: Homey Pro 2023 + Home Assistant / Influxdb / Grafana
De som van alle leveranciers maken (max grid + max ZP + max Batterij) en de som van alle verbruikers maken per fase.pascallj schreef op vrijdag 29 augustus 2025 @ 00:40:
[...]
Ik denk dat de opmerking om te kijken naar de aardlekschakelaar, is om aan te geven waar je groepenkast op ingericht is. Want je hebt gelijk dat de stroom niet door de hoofdschakelaar gaat en terugkomt, maar dat wil niet zeggen dat de bekabeling of busbars tussen de groepen ingericht zijn voor zowel stroom vanuit de Marstek als het net. Dus moet je ze wel degelijk bij elkaar optellen om uit te rekenen of je ook daar binnen het limiet blijft.
Nu zal het niet zo snel een probleem vormen voor de busbars, maar het is niet per se incorrect.
Whatever het grootste is bepaald de minimum inrichting van de kammen / draden in uw groepenkast en eigenlijk ook de bij voorkeur afgestelde hoofdzekering ...
Indien 3-fase - zien of je niet alles evenwichtig kan spreiden over de 3 fasen heen ...
Ioniq 5 - Huawei ZP 5.5 kW - Marstek Venus E en CT003
Maar je hebt toch niet de volledige capaciteit gebruikt vannacht? Hij kan wel goed zijn werk doen, alleen waarschijnlijk heb je niet de maximale capaciteit.Kenhas schreef op vrijdag 29 augustus 2025 @ 08:29:
[...]
Je zult het nooit anders zien, de batterij heeft vannacht perfect zijn werk gedaan![]()
Heb de batterij eens uitgelezen en die lijken me normaal.
State of health staat op 99%
code:
1 2 Cell Voltages: 3.325V, 3.246V, 3.328V, 3.329V, 3.329V, 3.327V, 3.328V, 3.328V, 3.327V, 3.329V, 3.328V, 3.329V, 3.327V, 3.329V, 3.328V, 3.328V
Wat me nu wel opvalt, is een verschil in BMS. De ene batterij zit op BMS versie 215 terwijl de "probleem" batterij op 213 zit
Dit is hoe het eruit ziet in Home Assistant
[Afbeelding]
Cel 2 die op 3,246 V is zit wanneer de rest op 3,32 V zit is waarschijnlijk het probleem. De cel met het laagste voltage bepaalt je capaciteit en ik kan al 2,4 kWh extra gebruiken totdat ik op het punt kom waarop jouw cel nu is!
Ik denk dat dit een retourtje wordt...
En daarom dus dat het optellen van Marstek + ZP + GRID wel correct is als je wilt berekenen of de gehele installatie het wel aankan. Idealiter kijk je welke busbars voor wat gebruikt worden en inderdaad naar de fases. Voor mensen die meerdere batterijen hebben is dat wel iets om rekening mee te houden.vifra schreef op vrijdag 29 augustus 2025 @ 09:12:
[...]
De som van alle leveranciers maken (max grid + max ZP + max Batterij) en de som van alle verbruikers maken per fase.
Whatever het grootste is bepaald de minimum inrichting van de kammen / draden in uw groepenkast en eigenlijk ook de bij voorkeur afgestelde hoofdzekering ...
Indien 3-fase - zien of je niet alles evenwichtig kan spreiden over de 3 fasen heen ...
Ha, ik heb ook een Landis&Gyr E360 weliswaar 1 fase dan en een CT003.Hans M schreef op donderdag 28 augustus 2025 @ 19:41:
De voorbije tijd zijn er boodschappen geweest van een aantal mensen dat CT003 voor een Landis&Gyr meter E350 niet zo goed werkt, en dat het mogelijk is om die te vervangen door de Kaifa MA304-SMR5.5-P1.
Ikzelf heb een Belgische Landis&Gyr E360 voor 3 fasen, een vrij veel voorkomend type in België. Ik heb 2 batterijen Marstek Venus E, en stuur die al een aantal maanden aan via CT003 met daarin de meter Landis&Gyr E360 (Beta) - P1 geselecteerd. Deze combinatie werkt, al vond ik toch dat de batterij steeds heel langzaam reageerde op veranderingen van en naar het net, althans voor een meter die informatie per seconde levert. De recente aanpassingen van BMS (naar 215) en EMS (naar 153) hebben hieraan niets veranderd.
Met behulp van de python-tool query-ct-meter.py van @bommel (waarvoor dank!) heb ik vastgesteld dat het de CT003 zelf was die heel traag reageerde op veranderingen van en naar het net. Het is dus logisch dat de batterijen, die gebruik maken van die zelfde informatie, niet snel kunnen reageren. Ik had daarom al feedback gegeven aan Hame via de app, maar wacht nog op antwoord. Gezien de problemen die anderen hadden met de Landis&Gyr E350, heb ik daarom ook in mijn CT003 gekozen voor de meter Kaifa MA304-SMR5.5-P1. En wat blijkt? Met die combinatie loopt het plots zoals ik het mij had voorgesteld: de batterij die met een relevante snelheid reageert, en als gevolg daarvan een resulterend netverbruik -50% (of zelfs beter) ten opzichte van daarvoor.
Zijn er nog mensen die hetzelfde hebben meegemaakt? Zijn de CT003-drivers voor de verschillende soorten meters van Landis&Gyr dus nog niet zo goed, of is dit een uitzondering bij mij?
Een bedenking die ik mij alvast maak is waarom de drivers per soort meter en per fabrikant worden gemaakt. Ik zou eerder verwachten dat er een driver is per SMR-protocolversie.
En merkte precies hetzelfde als jij, als ik de HW P1 bekeek in zijn eigen app, kon ik precies het regelgedrag zien van de CT003, 10 to 20 seconden voordat ie weer bijstuurt, dan mogelijk sneller een 2e correctie indien de error nog niet teruggekeerd is naar 0 W.
Met grote verbruikers zoals een oven die met een on/off modulatie werkt leek de CT003 veel last te hebben en kreeg ik over en undershoots van wel 2000 W soms die lang aanhouden totdat de CT003 weer eens een regelstap uitvoert.
An sich kan ik me voorstellen dat ze iets van deadband toepassen qua amplitude van de error als ook in de tijd. Mogelijk is het continue verstellen van het kW setpoint voor de Marsteks ook niet goed voor de efficientie ?
Maar als iedereen snelle regelacties ziet ga ik mijn CT ook maar eens op die Kaifa MA304-SMR5.5-P1 zetten.
8x 370 Wp Zuid, Growatt 2500-S, 2x 370Wp Oost-West, APS 600Y, 2x Marstek Venus 5.12 kW, CT-003, HW P1, Daikin PERFERA FTXM35N, Mitsubishi Heavy SRK 35ZS-W, Jaga DIY DBE 12x 14cm, 6x 14cm, Tado V3, bridge, thermostaat, 6x radiatorknop
Inderdaad waarom niet! Graag wel kijken naar grid verbruik gehele dag(en) en nachtverbruik tussen 23:00u en 08:00u. De MT app registreert lage wattages niet correct... let op: de communicatie tussen de CT en MT app is anders ingeregeld dan CT en Battrsbroer schreef op vrijdag 29 augustus 2025 @ 09:39:
[...]
Ha, ik heb ook een Landis&Gyr E360 weliswaar 1 fase dan en een CT003.
En merkte precies hetzelfde als jij, als ik de HW P1 bekeek in zijn eigen app, kon ik precies het regelgedrag zien van de CT003, 10 to 20 seconden voordat ie weer bijstuurt, dan mogelijk sneller een 2e correctie indien de error nog niet teruggekeerd is naar 0 W.
Met grote verbruikers zoals een oven die met een on/off modulatie werkt leek de CT003 veel last te hebben en kreeg ik over en undershoots van wel 2000 W soms die lang aanhouden totdat de CT003 weer eens een regelstap uitvoert.
An sich kan ik me voorstellen dat ze iets van deathband toepassen qua amplitude van de error als ook in de tijd. Mogelijk is het continue verstellen van het kW setpoint voor de Marsteks ook niet goed voor de efficientie ?
Maar als iedereen snelle regelacties ziet ga ik mijn CT ook maar eens op die Kaifa MA304-SMR5.5-P1 zetten.
Zie ook;
Accuraatheid van Marstek metingen en efficiëntie
.NL | BYD Atto3 | PulsarPlus EV +Balancer | WP7.7K Z | 2 MT Venus 5.12KWh V155 - CT003 V117 - BMS 216 - Modi: AI | 2 Mitsubitshi HEAC | HA DS224+
heb zelf een sagemcom cs39000 maar de ct003 op auto discover zet dat in als een Kaifa MA304-SMR5.5-P1 ...rsbroer schreef op vrijdag 29 augustus 2025 @ 09:39:
[...]
Ha, ik heb ook een Landis&Gyr E360 weliswaar 1 fase dan en een CT003.
En merkte precies hetzelfde als jij, als ik de HW P1 bekeek in zijn eigen app, kon ik precies het regelgedrag zien van de CT003, 10 to 20 seconden voordat ie weer bijstuurt, dan mogelijk sneller een 2e correctie indien de error nog niet teruggekeerd is naar 0 W.
Met grote verbruikers zoals een oven die met een on/off modulatie werkt leek de CT003 veel last te hebben en kreeg ik over en undershoots van wel 2000 W soms die lang aanhouden totdat de CT003 weer eens een regelstap uitvoert.
An sich kan ik me voorstellen dat ze iets van deadband toepassen qua amplitude van de error als ook in de tijd. Mogelijk is het continue verstellen van het kW setpoint voor de Marsteks ook niet goed voor de efficientie ?
Maar als iedereen snelle regelacties ziet ga ik mijn CT ook maar eens op die Kaifa MA304-SMR5.5-P1 zetten.
Uiteindelijk gaan de versschillende modellen op de markt één van de standaarden aan P1 communicatie hebben ... en kennelijk is de mijne conform de Kaifa MA304-SMR5.5-P1 communicatie. Alles werkt zoals het moet en reageert / gebruikt seconde samples ...
Ioniq 5 - Huawei ZP 5.5 kW - Marstek Venus E en CT003
Daarom ga ik ook uit van de Modbus waarden, omdat verschil tussen CT klemmen van de EM50 en de Venus te klein is. Het grappige is dat ik in mijn HA ook kan zien wat de Marsteks laden en ontladen en de som daarvan ook met een EM50 gemeten wordt. Dan zie ik dat de som van de Modbus waarden op een paar watt gelijk is aan wat die CT klem meet. Maar de som van de CT klemmen soms een grotere afwijking hebben.pascallj schreef op donderdag 28 augustus 2025 @ 14:58:
[...]
Het is al interessant dat er blijkbaar batterijen zijn waarbij de waarde van de Modbus in de buurt komt van de werkelijke waarde! Tot nu toe heb ik hier alleen maar gelezen dat de waardes uit de batterij optimistischer zijn.
Echter meet ik soms wel hele gekke dingen. Zo zie ik bij laden niet veel afwijking maar bij ontladen is het een ander verhaal, hoe minder het afgegeven vermogen van de MT is, hoe hoger de afwijking tussen Modbus en EM50 waarde. En als je dat procentueel uitzet, dan is het soms schrikken, dan levert de Marstek volgens Modbus bijvoorbeeld 80W en zie ik maar iets van 55W op de EM50. Dat is een verschil van 25W en een verschil van pak hem 28%. Bij 2500W is het verschil maar iets van 10W. Maar die 10W kan zowel positief als negatief zijn. En dat snap ik dus niet. Daarnaast heb ik het gevoel dat de Shelly een beetje aan het naijlen is.
Het kan zijn dat de Shelly EM50 zelf een te grote afwijking heeft, want dat zie ik ook wanneer ik mijn andere Shelly vergelijk met de P1 meter, daar zie ik zelfde gedrag.
Wat ik nog wil testen, maar dan moet ik even alleen thuis zijn is, wat als ik de MT met 2500W van grid laat laden, wat de P1 zegt en wanneer ik de MT 2500W laat ontladen wat de P1 zegt.
Want ik vertrouw gewoon helemaal geen enkele waarde op het moment. Ook omdat mijn huis soms volgens alle meters energie oplevert wat nergens vandaan komt (grid/accu/pv) en soms meer verbruikt dan grid/accu/pv leveren. Ik heb gaten in de energie flow.
8 x 430wp, Huawei SUN2000-3KTL-L1, 2 x Marstek Venus-E (154.215), Home Assistant
Naar aanleiding van jouw post heb ik gisteren die test gedaan. Aangezien in het begin we de Modbus waarden niet echt konden vertrouwen. Maar blijkbaar is dat nu redelijk opgelost want ik vind dat de waardes aardig goed in de buurt komen!WargamingPlayer schreef op vrijdag 29 augustus 2025 @ 09:53:
[...]
Daarom ga ik ook uit van de Modbus waarden, omdat verschil tussen CT klemmen van de EM50 en de Venus te klein is. Het grappige is dat ik in mijn HA ook kan zien wat de Marsteks laden en ontladen en de som daarvan ook met een EM50 gemeten wordt. Dan zie ik dat de som van de Modbus waarden op een paar watt gelijk is aan wat die CT klem meet. Maar de som van de CT klemmen soms een grotere afwijking hebben.
Echter meet ik soms wel hele gekke dingen. Zo zie ik bij laden niet veel afwijking maar bij ontladen is het een ander verhaal, hoe minder het afgegeven vermogen van de MT is, hoe hoger de afwijking tussen Modbus en EM50 waarde. En als je dat procentueel uitzet, dan is het soms schrikken, dan levert de Marstek volgens Modbus bijvoorbeeld 80W en zie ik maar iets van 55W op de EM50. Dat is een verschil van 25W en een verschil van pak hem 28%. Bij 2500W is het verschil maar iets van 10W. Maar die 10W kan zowel positief als negatief zijn. En dat snap ik dus niet. Daarnaast heb ik het gevoel dat de Shelly een beetje aan het naijlen is.
Het kan zijn dat de Shelly EM50 zelf een te grote afwijking heeft, want dat zie ik ook wanneer ik mijn andere Shelly vergelijk met de P1 meter, daar zie ik zelfde gedrag.
Wat ik nog wil testen, maar dan moet ik even alleen thuis zijn is, wat als ik de MT met 2500W van grid laat laden, wat de P1 zegt en wanneer ik de MT 2500W laat ontladen wat de P1 zegt.
Want ik vertrouw gewoon helemaal geen enkele waarde op het moment. Ook omdat mijn huis soms volgens alle meters energie oplevert wat nergens vandaan komt (grid/accu/pv) en soms meer verbruikt dan grid/accu/pv leveren. Ik heb gaten in de energie flow.
Daarom doe ik het ook zelf 💪vifra schreef op vrijdag 29 augustus 2025 @ 09:03:
[...]
Correct. En niet elke elektrieker doet zijn werk te goed - dus altijd vragen om na te meten en mee kijken ...
- Zijn de gebruikte kammen / draden wel van de juiste dikte voor de nodige Ampère. Bij voorkeur mooi afgewerkt (versta kabels met aderhulzen heeft voorkeur - is geen must. Maar als ze dat gebruiken geeft al meer vertrouwen dat de betrokken elektrieker fier werk aflevert met goed materiaal)
- Is alles goed aangevezen / vastgeklemd
- hebben ze alles eens nagemeten
- zet eens alles aan met belasten van de kringen en hebben ze dat ook nagemeten
Waarom zeg ik dat? Heb zelf bijna brand gehad door prutser elektrieker (van ZP) die kam scheef gemonteerd had en daardoor vlambogen in één zekering en start van verhitting ...
Vanuit de brandweer ook geleerd dat veel kortsluitingen vooral in slecht gemonteerde groepenkast voorkomen ... dus ja altijd nachecken ...
Daarnaast is de backbone achter de groepenkast (de kammen en kabels) inderdaad best berekend op maximale belasting mogelijk en dus voor meer Ampère voorzien dan de hoofdschakelaar ...
8 x 430wp, Huawei SUN2000-3KTL-L1, 2 x Marstek Venus-E (154.215), Home Assistant
Hoe kom je aan 60A? 5000w aan 230V is toch ongeveer 22A?Jim423 schreef op donderdag 28 augustus 2025 @ 09:13:
Hou wel rekening met de bedrading in je groepenkast.
Stel je hebt een 1-fase groepenkast gaat er ongeveer 60A doorheen op vol vermogen.
Verdorie, had die tweede over het hoofd gezien. Inderdaad niet volledig gebruikt. Zal vanavond eens de tweede uitschakelen en kijken wat het resultaat is. Maar eigenlijk is het wel al duidelijk ondertussenpascallj schreef op vrijdag 29 augustus 2025 @ 09:16:
[...]
Maar je hebt toch niet de volledige capaciteit gebruikt vannacht? Hij kan wel goed zijn werk doen, alleen waarschijnlijk heb je niet de maximale capaciteit.
Cel 2 die op 3,246 V is zit wanneer de rest op 3,32 V zit is waarschijnlijk het probleem. De cel met het laagste voltage bepaalt je capaciteit en ik kan al 2,4 kWh extra gebruiken totdat ik op het punt kom waarop jouw cel nu is!
Ik denk dat dit een retourtje wordt...
2x Marstek Venus E 5.12 v153 - CT003 V117 - BMS 212 en 215
Is toch maar 74milivolt veschil ? Ze zijn nog niet vol dus je kan nog even doorladen toch?Kenhas schreef op vrijdag 29 augustus 2025 @ 10:45:
[...]
Verdorie, had die tweede over het hoofd gezien. Inderdaad niet volledig gebruikt. Zal vanavond eens de tweede uitschakelen en kijken wat het resultaat is. Maar eigenlijk is het wel al duidelijk ondertussen
74 mV in het platte gedeelte van de LFP curve is gigantisch veel.Maxwp schreef op vrijdag 29 augustus 2025 @ 10:53:
[...]
Is toch maar 74milivolt veschil ? Ze zijn nog niet vol dus je kan nog even doorladen toch?
Hier een grafiekje van de laagste cel tijdens een ontlading met constant vermogen van 2 kW naast de capaciteit die is afgegeven. Je ziet dat er in dat kleine bereik onwijs veel capaciteit kan zitten.
/f/image/vhR2AVtqPuNsUlPGORDLxXhm.png?f=fotoalbum_large)
de accu was toch op 99 soc ?pascallj schreef op vrijdag 29 augustus 2025 @ 10:58:
[...]
74 mV in het platte gedeelte van de LFP curve is gigantisch veel.
Hier een grafiekje van de laagste cel tijdens een ontlading met constant vermogen van 2 kW naast de capaciteit die is afgegeven. Je ziet dat er in dat kleine bereik onwijs veel capaciteit kan zitten.
[Afbeelding]
Nee ik geloof dat hij schreef 99% health, maar dat is hij geloof ik altijd wel
NL; 2xMT Venus E V2 (V154 BMS:V215)+(V??? BMS:V???); Sturing -> Local-API; HW P1 (5.1903); App: V1.6.49; Comm.Mod:202409090159; 1 Fase 40A; Iskra ME382-D1A52-P1 bj 2012; PV 6090 Wp(ZZO) 780Wp(W) 780Wp(O); Inventum Ecol. vent.WrmtPmp; EV (Seat Mii 32kWh)
Dat zou prima kunnen, maar de SoC zegt niet zo veel. 3,24 V valt duidelijk in het platte gedeelte van de curve. Als je aanneemt dat de andere cellen allemaal op 100 procent zijn bij 3,32 V dan zie je hoeveel capaciteit je mogelijk laat liggen voor cel 2.
Ik durf mijn hand er wel voor in het vuur te steken, dat als de batterij helemaal gaat ontladen en dan nog eens uitleest, dat cel 2 het laagste is met een spanning van ongeveer 2,9 V (want BMS 213 ging iets lager dan BMS 215) terwijl de rest van de cellen nog op iets van 3,1 V zitten.
Zo te zien is jouw groepenkast inderdaad mooi ingericht 63A, zowel qua componenten als de bars (al moet moeten je aardlekschakelaars dat dan ook zijn, want met 4 16B automaten achter 1 aardlekschakelaar kunnen de groepen potentieel nog steeds 64A trekken, wat beschikbaar kan zijn met jouw grid + batterijen opgeteld.WargamingPlayer schreef op vrijdag 29 augustus 2025 @ 00:31:
[...]
Mijn groepenkast is voorzien van bars tussen de aardlek en de automaten gerate op 63A. Daarnaast 10mm2 van vanaf de busbar onderin naar aardlek. Dus dat is 63A. We spreken dus over een normale 1 fase groepenkast. Van de HS naar mijn busbar's loopt ook 10mm2.
Dus 2 keer een Marstek van 2500W is niks. Dat is 22A. Van de week gaf mijn Shelly een piek van wopping 27A tussen Meterkast en onderverdeler omdat de twee Marsteks stonden te laden van Grid en mijn vrouw de wasmachine had draaien.
Nu is de kans dat zonnepanelen + Marsteks gelijk stroom gaan leveren (14A + 22A) = 36A een beetje uitgesloten. Maar het zou kunnen. Maar dan vliegt bij mij de automaat tussen de meterkast en onderverdeler er uit (25A kar.
Bovendien mag je Marstek en grid niet bij elkaar optellen. Want wanneer je Marsteks, in mijn geval 5000W leveren en je huis neemt 35A van grid af, dan heb je gewoonweg een issue. In de meeste gevallen zal de stroom van beide Marsteks over een eigen aansluting naar je busbar lopen of verbruikt worden in de 4 groepen waar de Marsteks op zijn aangesloten. Het gaat niet eerst door de HS heen naar buiten.
Helaas zijn veel groepenkasten gewoon nog met standaard componenten die nominaal 40A aan kunnen. Die van mij iig wel. Dat zal er ook aan liggen dat ik bij opdracht om deze te verieuwen, in 2022, weliswaar wel wist dat er een PV installatie aan zou komen maar er toen nog niet bewust genoeg van was dat het dan misschien handig is om alles meteen 63A te doen. De electricien die me de groepenkast verkocht overigens ook niet. Maar die heeft dan ook gewoon een standaard groepenkast opgeleverd die voorbereid was op 3 fasen (zit nog steeds op 1 fase), en dan heb je met 25A grid + 'opwekkers' nog wat meer speelruimte.
Maar goed, ik heb het (enigszins theoretische) risico bij mij opgevangen door de 3 fasen hoofdschakelaar te vervangen door een 1 fase hoofdschakelaar (dat wij binnen afzienbare tijd over gaan op 3 fasen is erg onwaarschijnlijk). En een 'opdeling' gemaakt in de linker groepenkast die exclusief gebruikt wordt door potentiele stroom-opwekkers (PV, maar ook de groep waar de Marstek op zit). En de rechter groepenkast waar alle verbruiksgroepen op zitten. Beveiliging van de verbruikerskant heb ik met een extra automaat van 40A met C karakteristiek gedaan.
Marstek Venus 5.12kWh v151, CT002 V118, CT003 V116 DSMR5.5, PV 11xEnphase IQ7+ Z-O, 5xEnphase IQ7+ N-W - ~4,7Wp theoretisch, ~3,5Wp praktijk.
Actueel!Gely schreef op vrijdag 29 augustus 2025 @ 09:11:
[...]
Correct! En wat dikwijls vergeten wordt is dat je best jaarlijks de schroeven op de automaten, differentiëlen, enz... eens preventief aanschroeft. Krimpen en uitzetten door temperatuursverschillen + de 50 Hz brom kunnen er op termijn voor zorgen dat de verbindingen iets losser komen te zitten met alle gevolgen van dien. Maar wie doet dat? Ik in ieder geval wel
Viel mij op bij de slimme meter installatie van een paar dagen terug, dat de monteur ook de kap van de 3x25A hoofdzekeringen verwijderde en alle aansluitingen weer op koppel aandraaide.
Kan hier geen kwaad. Boerderij van 1750 op het zand met zwaar verkeer voor de deur.
3x MT Venus 2 V153-215, CT-003 V117, Ziv E0090, Goodwe 3-fase, 14 kWp oost/west
Is bij mij ook het geval, ik heb de marstek sinds afgelopen maandag. Ben ook wel benieuwd naar het antwoord op deze vraagPe1dtq schreef op vrijdag 29 augustus 2025 @ 13:15:
Via de rweijnen github link kwam ik er achter, dat het BMS hier nog op 212 staat.
Is het zinvol een update aan te vragen?
12 x 370wp, Solis S6-GR1P3.6K, 1 x Marstek Venus-E (153.212), HW P1
De Marstek venus e 3.0
Is deze al lang op de markt?
Is deze al lang op de markt?
☀️ 7.290 wp | ♨️Geothermische WP Thermia Calibra Cool 7 |🏡 Home Assistant |🚘 Tesla Y |🔋 Marstek V2 5.12kwh | 🤖Hookii Neomow X
Brand new
3x MT Venus 2 V153-215, CT-003 V117, Ziv E0090, Goodwe 3-fase, 14 kWp oost/west
19 augustus kwamen de eerste webshops met een bestelpagina.Stef CB schreef op vrijdag 29 augustus 2025 @ 13:45:
De Marstek venus e 3.0
Is deze al lang op de markt?
We hebben nog van niemand gehoord dat ze hem binnen hebben gehad, behalve ~Taro om te testen.Stef CB schreef op vrijdag 29 augustus 2025 @ 13:45:
De Marstek venus e 3.0
Is deze al lang op de markt?
Maar rond deze tijd zullen de eerste wel geleverd gaan worden.
Volgens mij was het de bedoeling de marstek eerst te laten "acclimatiseren", er komen vanzelf meldingen over updates.ekops schreef op vrijdag 29 augustus 2025 @ 13:22:
[...]
Is bij mij ook het geval, ik heb de marstek sinds afgelopen maandag. Ben ook wel benieuwd naar het antwoord op deze vraag
Zoals ik lees wil niet elke update bij iedereen beter zijn.
7 x 440 WP zuiden, Solis mini 3000-S6, 45km ligier, HW P1, Marstek venus 5,12kw V153, A+++, Etna inductie 4pits, 80 liter boiler masterwatt E-smart
Ik hoor graag wanneer mensen een update krijgen zonder dat ze deze hebben aangevraagd. Kijken of er een patroon te zien is.
Ik ben op mijn verzoek weer van 154 terug naar 153 gegaan om de HA add-ons te laten werken.
.NL | BYD Atto3 | PulsarPlus EV +Balancer | WP7.7K Z | 2 MT Venus 5.12KWh V155 - CT003 V117 - BMS 216 - Modi: AI | 2 Mitsubitshi HEAC | HA DS224+
En dat mocht? De vorige keer van 153 naar 151 was het niet mogelijk zeiden ze. Maar ze bedoelden: "Wij hebben liever niet dat je 3rd party tools gebruikt". Denk ik.SatScan schreef op vrijdag 29 augustus 2025 @ 13:58:
Ik ben op mijn verzoek weer van 154 terug naar 153 gegaan om de HA add-ons te laten werken.
Ja dus en API wordt ook geactiveerd. Dan kan ik hiermee gaan testen en kijken wat er mogelijk is.pascallj schreef op vrijdag 29 augustus 2025 @ 14:00:
[...]
En dat mocht? De vorige keer van 153 naar 151 was het niet mogelijk zeiden ze. Maar ze bedoelden: "Wij hebben liever niet dat je 3rd party tools gebruikt". Denk ik.
Hebben ze de downgrade voor 1 batt aangeboden, heb ondertussen gevraagd ook voor de andere batterij... vrijdagmiddag dipje... ;-)
PS Ik moest de CT003 even de voeding loskoppelen en aankoppelen om die goed te laten werken met de v153 versie.
PS API is ondertussen geractiveerd!
[ Voor 11% gewijzigd door SatScan op 31-08-2025 10:31 ]
.NL | BYD Atto3 | PulsarPlus EV +Balancer | WP7.7K Z | 2 MT Venus 5.12KWh V155 - CT003 V117 - BMS 216 - Modi: AI | 2 Mitsubitshi HEAC | HA DS224+
Heeft iemand anders problemen gehad met de CT003-meter van Marstek?
Bij mij stopte op een bepaald moment de Marstek-batterij met laden. Toen ik ging kijken, bleek dat de CT003-meter geen verbinding meer heeft.
Wat ik tot nu toe geprobeerd heb:
- Stroom losgekoppeld en opnieuw aangesloten
- Andere adapter gebruikt
- CT in de app verwijderd (dacht dat hij opnieuw zou koppelen, maar dat gebeurde niet)
Nu brandt er alleen een klein groen lampje in het midden, maar verder wordt het apparaat nergens meer gedetecteerd (niet via wifi en ook niet via Bluetooth).
Is het mogelijk dat de CT003 defect is? Of bestaat er een manier om een hardware-reset te doen zonder de app te gebruiken?
Bij mij stopte op een bepaald moment de Marstek-batterij met laden. Toen ik ging kijken, bleek dat de CT003-meter geen verbinding meer heeft.
Wat ik tot nu toe geprobeerd heb:
- Stroom losgekoppeld en opnieuw aangesloten
- Andere adapter gebruikt
- CT in de app verwijderd (dacht dat hij opnieuw zou koppelen, maar dat gebeurde niet)
Nu brandt er alleen een klein groen lampje in het midden, maar verder wordt het apparaat nergens meer gedetecteerd (niet via wifi en ook niet via Bluetooth).
Is het mogelijk dat de CT003 defect is? Of bestaat er een manier om een hardware-reset te doen zonder de app te gebruiken?
Kun je trouwens een Venus E en een Venus C naast elkaar gebruiken? De laatste wordt momenteel gedumpt in Duitsland, twee keer een Venus E is overkill met 4800 Wp aan panelen, maar eentje is net te weinig heb ik in de praktijk gemerkt. Met een combinatie C + E (6,84kWh effectief) zou ik prima uitkomen.
12x 400Wp solar + Enphase IQ7+ op ZZW / Marstek Venus E v153.215 / Marstek CT002 v120 / Homewizard P1 v5.1903 / Domoticz op RPi 3B
Dat zou moeten kunnen. Betwijfel of er veel zijn die dit doen. De Venus C is niet bepaald populair geweest. De prijs moet wel heel laag zijn om het te verantwoorden denk ik. Voor hoeveel (zonder btw) wordt deze gedumpt?matramurena schreef op vrijdag 29 augustus 2025 @ 15:56:
Kun je trouwens een Venus E en een Venus C naast elkaar gebruiken? De laatste wordt momenteel gedumpt in Duitsland, twee keer een Venus E is overkill met 4800 Wp aan panelen, maar eentje is net te weinig heb ik in de praktijk gemerkt. Met een combinatie C + E (6,84kWh effectief) zou ik prima uitkomen.
€797,39 inclusief exclusief btw, maar verzendkosten blijken 99 euro te zijn, of ik moet het in Duisburg afhalen. Dan wordt het al een stuk minder interessant.pascallj schreef op vrijdag 29 augustus 2025 @ 15:58:
[...]
Dat zou moeten kunnen. Betwijfel of er veel zijn die dit doen. De Venus C is niet bepaald populair geweest. De prijs moet wel heel laag zijn om het te verantwoorden denk ik. Voor hoeveel (zonder btw) wordt deze gedumpt?
Edit: in de shop staat inclusief 21% btw en verzending. Daar klopt dus niks van...
[ Voor 9% gewijzigd door matramurena op 29-08-2025 16:34 ]
12x 400Wp solar + Enphase IQ7+ op ZZW / Marstek Venus E v153.215 / Marstek CT002 v120 / Homewizard P1 v5.1903 / Domoticz op RPi 3B
Van de Venus C is ook nooit een v2 gekomen, dus die Venus C is allemaal oude stock van eind vorig of begin dit jaar. Daarmee de grote kortingen waarschijnlijk anders zijn die over hun 'houdbaarheidsdatum'.
Overkill? Ik heb 3840 Wp aan panelen en mijn 3 batterijen zitten vol om 14:00 op een zonnige dag.matramurena schreef op vrijdag 29 augustus 2025 @ 15:56:
Twee keer een Venus E is overkill met 4800 Wp aan panelen
3 x Marstek Venus 5.12KWh V151 (3 fasen) - Shelly Pro 3EM
Ik heb 4,6 kWp aan ZP liggen, die geven mij in de praktijk na 20 jaar nog steeds 4,3 kWp. De regel is om 1 tot 1,5 x van uw geïnstalleerd ZP (max) vermogen aan thuisbatterijcapaciteit te installeren. Dat is in mijn geval dus ongev. 7 kWh. 6,45 kWh als ik de praktijk bekijk. Zoals je zegt is één dan te weinig en 2 net te veel. Maar dat is een theoretische benadering, want na aftrek van de verliezen heb je met 2 batterijen van 5,12 kWh (10,24 kWh totaal) worst case "slechts" 7,7 kWh over, gerekend met 25% verlies. Dan zit je er al iets dichter bij. Ik woon in Vlaanderen en daar is niet alleen die capaciteit belangrijk maar ook het CAPTAR, net voor de "peak shaving" zijn die 2 batterijen dan een uitstekende oplossing want je moet niet echt het juiste moment van verbruik gaan kiezen, zolang er iets aan capaciteit in beide zit spaar je wel nog meer geld uit.matramurena schreef op vrijdag 29 augustus 2025 @ 15:56:
Kun je trouwens een Venus E en een Venus C naast elkaar gebruiken? De laatste wordt momenteel gedumpt in Duitsland, twee keer een Venus E is overkill met 4800 Wp aan panelen, maar eentje is net te weinig heb ik in de praktijk gemerkt. Met een combinatie C + E (6,84kWh effectief) zou ik prima uitkomen.
EDIT, en ja, ik krijg die 2 toch zeer regelmatig vol.
.BE [#] Solar: 4.6 kWp / 20x Sanyo 230W op ZW / Praktijk 4.3 kWp - 2 x SMA - 1.8 kWp / 4x JA Solar 455Wp op Z - 2x APS EZ1 - 2x Marstek 5.12 kWh (v153) / BMS v215 - CT003 (v117) - HW P1 [#] Domotica: Homey Pro 2023 + Home Assistant / Influxdb / Grafana
Ik weet het, ze kunnen maar tot 11% leeg en de RTE is ongeveer 75%, maar buiten de zomer is er onvoldoende opwek om nog een keer een Venus E vol te krijgen, in de winter krijg ik er denk ik überhaupt niet een vol. Daarnaast is die Venus E echt een joekel van een ding, ik kan geen tweede kwijt op de huidige positie, een halve lukt nog wel. Maar echt noodzakelijk is het nog niet zolang de salderingsregeling geldt (ik woon in Nederland).Gely schreef op vrijdag 29 augustus 2025 @ 16:46:
[...]
Ik heb 4,6 kWp aan ZP liggen, die geven mij in de praktijk na 20 jaar nog steeds 4,3 kWp. De regel is om 1 tot 1,5 x van uw geïnstalleerd ZP (max) vermogen aan thuisbatterijcapaciteit te installeren. Dat is in mijn geval dus ongev. 7 kWh. 6,45 kWh als ik de praktijk bekijk. Zoals je zegt is één dan te weinig en 2 net te veel. Maar dat is een theoretische benadering, want na aftrek van de verliezen heb je met 2 batterijen van 5,12 kWh (10,24 kWh totaal) worst case "slechts" 7,7 kWh over, gerekend met 25% verlies. Dan zit je er al iets dichter bij. Ik woon in Vlaanderen en daar is niet alleen die capaciteit belangrijk maar ook het CAPTAR, net voor de "peak shaving" zijn die 2 batterijen dan een uitstekende oplossing want je moet niet echt het juiste moment van verbruik gaan kiezen, zolang er iets aan capaciteit in beide zit spaar je wel nog meer geld uit.
EDIT, en ja, ik krijg die 2 toch zeer regelmatig vol.
12x 400Wp solar + Enphase IQ7+ op ZZW / Marstek Venus E v153.215 / Marstek CT002 v120 / Homewizard P1 v5.1903 / Domoticz op RPi 3B
Zou het nog even aankijken ..... per eigen situatie is het lastig om te zeggen wat verstandig is, wel is er een redelijke kans dat de venus c nog goedkoper kan worden aangezien die wat minder gekocht word zo lijkt het, winter komt , de 3.0 versie is uit.matramurena schreef op vrijdag 29 augustus 2025 @ 17:20:
[...]
Ik weet het, ze kunnen maar tot 11% leeg en de RTE is ongeveer 75%, maar buiten de zomer is er onvoldoende opwek om nog een keer een Venus E vol te krijgen, in de winter krijg ik er denk ik überhaupt niet een vol. Daarnaast is die Venus E echt een joekel van een ding, ik kan geen tweede kwijt op de huidige positie, een halve lukt nog wel. Maar echt noodzakelijk is het nog niet zolang de salderingsregeling geldt (ik woon in Nederland).
En er zullen ongetwijfeld op korte termijn meer van deze producten komen.
7 x 440 WP zuiden, Solis mini 3000-S6, 45km ligier, HW P1, Marstek venus 5,12kw V153, A+++, Etna inductie 4pits, 80 liter boiler masterwatt E-smart
Ik ben bezig met een automatisatie in HA om prioriteit te geven aan één batterij waarbij de andere ergens op een SoC hoger dan 11% wordt gehouden met af en toe een laadcyclus en dat afwisselend, éénmaal batterij 1, daarna batterij 2, dan terug batterij 1, enz... @iorses heeft me al op weg geholpen om de batterijen in cascade te laten laden/ontladen. 2de optie: één batterij bijna virtueel uitschakelen en toch gezond houden vanaf eind november tot ergens begin maart, moet ik nog ff over nadenken, maar de basis is dezelfdematramurena schreef op vrijdag 29 augustus 2025 @ 17:20:
[...]
Ik weet het, ze kunnen maar tot 11% leeg en de RTE is ongeveer 75%, maar buiten de zomer is er onvoldoende opwek om nog een keer een Venus E vol te krijgen, in de winter krijg ik er denk ik überhaupt niet een vol. Daarnaast is die Venus E echt een joekel van een ding, ik kan geen tweede kwijt op de huidige positie, een halve lukt nog wel. Maar echt noodzakelijk is het nog niet zolang de salderingsregeling geldt (ik woon in Nederland).
.BE [#] Solar: 4.6 kWp / 20x Sanyo 230W op ZW / Praktijk 4.3 kWp - 2 x SMA - 1.8 kWp / 4x JA Solar 455Wp op Z - 2x APS EZ1 - 2x Marstek 5.12 kWh (v153) / BMS v215 - CT003 (v117) - HW P1 [#] Domotica: Homey Pro 2023 + Home Assistant / Influxdb / Grafana
Straf, hoe doe je dat?Nu7s schreef op vrijdag 29 augustus 2025 @ 16:40:
[...]
Overkill? Ik heb 3840 Wp aan panelen en mijn 3 batterijen zitten vol om 14:00 op een zonnige dag.
MTVenus V2 V154 BMS 215 APP V1.6.49 HW-P1 M5stack Atom lite Modbus HA integration ZP 3,28kWp Goodwe 3kW
Interessante vraag! De helft of minder op het oosten en de ander helft of meer op ZW?
In de signature van @Nu7s staat zelfs 3,28 kWp, maakt het nog interessanter
[ Voor 14% gewijzigd door Gely op 29-08-2025 18:13 ]
.BE [#] Solar: 4.6 kWp / 20x Sanyo 230W op ZW / Praktijk 4.3 kWp - 2 x SMA - 1.8 kWp / 4x JA Solar 455Wp op Z - 2x APS EZ1 - 2x Marstek 5.12 kWh (v153) / BMS v215 - CT003 (v117) - HW P1 [#] Domotica: Homey Pro 2023 + Home Assistant / Influxdb / Grafana
Op een goeie zomer dag doen panelen makkelijk factor 5 tot 6 keer de wp.Gely schreef op vrijdag 29 augustus 2025 @ 18:02:
[...]
Interessante vraag! De helft of minder op het oosten en de ander helft of meer op ZW?
In de signature van @Nu7s staat zelfs 3,28 kWp, maakt het nog interessanter
Factor 7 doet ook mee.
Dus wat stelt het dan voor in zijn geval om vijftien kWh op te wekken
1 PVoutput . Dongen NB
Ja, dat kan uiteraard, dat is bij mij niet anders, alhoewel factor 6 of 7 met alleen ZW zoals bij mij... Mijn vraag is dan ook hoe zijn oriëntering van de ZP is.reneeke1970 schreef op vrijdag 29 augustus 2025 @ 18:15:
[...]
Op een goeie zomer dag doen panelen makkelijk factor 5 tot 6 keer de wp.
Factor 7 doet ook mee.
Dus wat stelt het dan voor in zijn geval om vijftien kWh op te wekken
EDIT, net even gecheckt, ik kom net niet aan 28kWh op een superdag, dus factor 6 net
[ Voor 8% gewijzigd door Gely op 29-08-2025 18:25 ]
.BE [#] Solar: 4.6 kWp / 20x Sanyo 230W op ZW / Praktijk 4.3 kWp - 2 x SMA - 1.8 kWp / 4x JA Solar 455Wp op Z - 2x APS EZ1 - 2x Marstek 5.12 kWh (v153) / BMS v215 - CT003 (v117) - HW P1 [#] Domotica: Homey Pro 2023 + Home Assistant / Influxdb / Grafana
Let op:
Voor de Venus A & Venus D kan je in dit topic terecht: Hame Marstek Venus A & D - plug and play solar batterij. Andere thuisaccu's met stekker kan je vergelijken in Het grote plug-and-play thuisaccu's met een stekker topic en voor vragen over de meterkast, huisinstallatie, etc. kan je terecht in bijv.: Het grote topic voor Elektra huisinstallaties - Deel 3.
Let op: zero tolerance op noemen van eigen bedrijfsnaam, of verwijzen naar eigen bedrijf.
Er zijn helaas nogal wat shills actief: Zie je een (nieuw) account een bedrijfsnaam noemen? Niet op reageren, maar rapporteren graag.
Kortingscodes zijn welkom in Aanbiedingen en kortingscodes .
Ondertussen is er al veel kennis verzameld in dit topic; gebruik vooral de zoekfunctie.
Voor de Venus A & Venus D kan je in dit topic terecht: Hame Marstek Venus A & D - plug and play solar batterij. Andere thuisaccu's met stekker kan je vergelijken in Het grote plug-and-play thuisaccu's met een stekker topic en voor vragen over de meterkast, huisinstallatie, etc. kan je terecht in bijv.: Het grote topic voor Elektra huisinstallaties - Deel 3.
Let op: zero tolerance op noemen van eigen bedrijfsnaam, of verwijzen naar eigen bedrijf.
Er zijn helaas nogal wat shills actief: Zie je een (nieuw) account een bedrijfsnaam noemen? Niet op reageren, maar rapporteren graag.
Kortingscodes zijn welkom in Aanbiedingen en kortingscodes .
Ondertussen is er al veel kennis verzameld in dit topic; gebruik vooral de zoekfunctie.