Lucht/Water warmtepomp om mee te verwarmen en te koelen #10 Vorige deel Overzicht Laatste deel

Dit topic is onderdeel van een reeks. Ga naar het meest recente topic in deze reeks.

Pagina: 1 ... 34 ... 254 Laatste
Acties:
  • 1.551.081 views

  • G-addict
  • Registratie: November 2021
  • Laatst online: 14:13
Strider schreef op donderdag 16 december 2021 @ 09:49:
@Dapdodo,

Ik vind je laatste opmerking wel interessant:

Stel huis behoeft maar 3kW op een 5kW machine en je vloer kan op 150mm 5kW dan heeft 100mm alleen zin bij koelen. Dan zou ik me de kosten 2750 besparen.

Ik heb begrepen dat dauw een probleem is bij vloerkoeling, stel je gaat voor 150mm HOH en je krijgt last van dauw. Krijg je dan last van dauw over de gehele vloer, of alleen op de plekken waar de leidingen lopen?

Ik heb maar eens aan de aannemer gevraagd hoeveel warmte in kW dit huis verliest en ze wel iets kan aangeven over de capaciteit van de warmtepomp.
Aangezien je ook de betonnen massa rond de leidingen gaat afkoelen, komt het condenswater op de gehele vloer te liggen (alleen als de temperatuur van het koelwater te laag is gekozen).

Vraag je aannemer naar een transmissie berekening/warmteverlies berekening. Ik ben benieuwd of je aannemer al een deugdelijke berekening heeft gemaakt. Bij de bouw van mijn woning heeft de installateur uiteindelijk 1,5 maand voor oplevering deze berekening gemaakt, toen de vloerverwarming geplaatst moest worden.

Wat voor een vloer afwerking heb je trouwens in gedachten? Want ook dat is mede bepalend voor de keuze van de hart op hart afstand.

  • Noord27
  • Registratie: April 2009
  • Laatst online: 12:42
The_Cube schreef op donderdag 16 december 2021 @ 10:31:
Goedemorgen,

Kan iemand mij helpen met het kiezen van een goede stooklijn? Op dit moment heb ik met deze temperaturen last van pendelen.

Ik heb een daikin altherma 3 (EHVX08S18E6V als het goed is) met een 180l geïntegreerd boilervat. Heb een 2 onder 1 kap huis met op de begane grond en 1ste etage vloerverwarming met gesloten verdelers.

Op dit moment heb ik de volgende stooklijn:
33/-15 en 25/18 graden

Nu zie ik gisteren en vandaag dat hun ongeveer een run van 1,5 tot 2 uur maakt.
Run van minimaal 1.5 uur is geen pendelen. Dan ga je praten over 10 minuten.

Heb hier ook een LT3 hangen.

Stook je 24/7 op 1 vaste waarde?

  • The_Cube
  • Registratie: November 2009
  • Laatst online: 12:48
Noord27 schreef op donderdag 16 december 2021 @ 10:53:
[...]

Run van minimaal 1.5 uur is geen pendelen. Dan ga je praten over 10 minuten.

Heb hier ook een LT3 hangen.

Stook je 24/7 op 1 vaste waarde?
Hij stookt op de kamerthermostaat, dat is denk ik niet de 24/7 die je bedoelt?

Nee echt pendelen is het niet, maar ik zou liever een on onderbroken run zien, zoals ik lees is dat wat je ideaal zou willen.

Help!! De netwerkbeestjes zijn op¿?¿


  • Noord27
  • Registratie: April 2009
  • Laatst online: 12:42
@The_Cube

Staat je kamerthermostaat altijd op dezelfde waarde ingesteld?

1.5/2 uur is gewoon netjes. Stooklijn is woning afhankelijk en is daarom een kwestie van proberen. Langere runs willen is over het algemeen de stooklijn vlakker leggen.

  • The_Cube
  • Registratie: November 2009
  • Laatst online: 12:48
@Noord27

Ja kamerthermostaat staat altijd op 21,5 als vraag temp, ik doe geen nacht verlaging.

De run's worden wel steeds korter. Voorbeeld van vandaag:
Begonnen op 06:30 met verwarmen, een run tot 08:30. Daarna 5 min uit. Om 08:35 tot 09:45 weer 5 min uit. Dan van 09:50 tot 10:20.. daarna 5 min uit. En toevallig om 11:00 word er SWW gemaakt en doet hij natuurlijk geen vloer verwarming meer.

Help!! De netwerkbeestjes zijn op¿?¿


  • Strider
  • Registratie: November 2001
  • Laatst online: 16:44
G-addict schreef op donderdag 16 december 2021 @ 10:34:
[...]


Aangezien je ook de betonnen massa rond de leidingen gaat afkoelen, komt het condenswater op de gehele vloer te liggen (alleen als de temperatuur van het koelwater te laag is gekozen).

Vraag je aannemer naar een transmissie berekening/warmteverlies berekening. Ik ben benieuwd of je aannemer al een deugdelijke berekening heeft gemaakt. Bij de bouw van mijn woning heeft de installateur uiteindelijk 1,5 maand voor oplevering deze berekening gemaakt, toen de vloerverwarming geplaatst moest worden.

Wat voor een vloer afwerking heb je trouwens in gedachten? Want ook dat is mede bepalend voor de keuze van de hart op hart afstand.
Als de dauw over de gehele vloer komt te liggen, zou dat dus betekenen dat je voor vloerkoeling net zo goed voor 150mm HOH kunt gaan, want volgens mij was het koelvermogen niet het probleem, maar is dauw de grootste bottleneck bij vloerkoeling?

De vloer, is denk een pvc of een tegelvloer.

BlaBlaBla


  • Noord27
  • Registratie: April 2009
  • Laatst online: 12:42
The_Cube schreef op donderdag 16 december 2021 @ 11:18:
@Noord27

Ja kamerthermostaat staat altijd op 21,5 als vraag temp, ik doe geen nacht verlaging.

De run's worden wel steeds korter. Voorbeeld van vandaag:
Begonnen op 06:30 met verwarmen, een run tot 08:30. Daarna 5 min uit. Om 08:35 tot 09:45 weer 5 min uit. Dan van 09:50 tot 10:20.. daarna 5 min uit. En toevallig om 11:00 word er SWW gemaakt en doet hij natuurlijk geen vloer verwarming meer.
Houd je er wel rekening mee dat er om de zoveel tijd (temperatuur/apparaat/luchtvochtigheid) een de-frost cyclus nodig is?

  • AdrianL
  • Registratie: December 2021
  • Laatst online: 01-07-2023
Weet iemand of de verhoogde subsidie voor 2022 geldt voor warmtepompen die in 2021 zijn gekocht maar in 2022 zijn geplaatst?

Acties:
  • +2 Henk 'm!

  • ArieR
  • Registratie: Maart 2003
  • Laatst online: 15:53
AdrianL schreef op donderdag 16 december 2021 @ 12:02:
Weet iemand of de verhoogde subsidie voor 2022 geldt voor warmtepompen die in 2021 zijn gekocht maar in 2022 zijn geplaatst?
Woningeigenaren hebben recht op het hogere subsidiebedrag als de warmtepomp na 31 december 2021 is geïnstalleerd. Voor warmtepompen die voor 1 januari 2022 zijn geïnstalleerd gelden de lagere bedragen van 2021.

Bron: https://www.rvo.nl/subsid...sde/isde-wijzigingen-2022

Er staat niets over aanschafdatum, alleen over installatiedatum.

  • Dapdodo
  • Registratie: Mei 2019
  • Laatst online: 26-10 18:40
Strider schreef op donderdag 16 december 2021 @ 11:21:
[...]


Als de dauw over de gehele vloer komt te liggen, zou dat dus betekenen dat je voor vloerkoeling net zo goed voor 150mm HOH kunt gaan, want volgens mij was het koelvermogen niet het probleem, maar is dauw de grootste bottleneck bij vloerkoeling?

De vloer, ik denk een pvc of een tegelvloer.
De geachte bij mij is, hoe meer meter hoe minder laag de temperatuur moet zijn om vermogen x te koelen.
Q=k*flow*dT, als de flow dan over langere lengte loopt en dus verder opwarmt wordt dT groter. Dat wil je niet en start je dus met Ta die hoger is.
Maar ik heb er nog niet naar gerekend. Het gaat om minimale verschillen denk ik, waarbij je echt op het randje moet gaan zitten. Weeromslag kan je dan de das om doen en ga je toch nat.

  • AdrianL
  • Registratie: December 2021
  • Laatst online: 01-07-2023
ArieR schreef op donderdag 16 december 2021 @ 12:11:
[...]


Woningeigenaren hebben recht op het hogere subsidiebedrag als de warmtepomp na 31 december 2021 is geïnstalleerd. Voor warmtepompen die voor 1 januari 2022 zijn geïnstalleerd gelden de lagere bedragen van 2021.

Bron: https://www.rvo.nl/subsid...sde/isde-wijzigingen-2022

Er staat niets over aanschafdatum, alleen over installatiedatum.
Bedankt! Goed om te weten dat ik geen risico neem door nu de warmtepomp te kopen

[ Voor 7% gewijzigd door AdrianL op 16-12-2021 12:20 ]


  • edkok
  • Registratie: November 2021
  • Laatst online: 05-08 23:41
Ik lees tegenstrijdige berichten. Via de VEH (vereniging van huiseigenaren) hoorde ik paar weken geleden dat dit niet zo is..

  • edkok
  • Registratie: November 2021
  • Laatst online: 05-08 23:41
LacsapOV schreef op woensdag 15 december 2021 @ 20:26:
[...]

Zo doe ik het ook. Mijn thermostaat slaat echter aan 0.5k voor setpoint en 0.5k na setpoint weer af. Ik heb er een opentherm gateway tussen gezet die de warmtepomp aan/uitzet. Ik lees de temperatuur en setpoint uit en schakel de wp 0.2 graden onder setpoint in en 0.2 graden boven setpoint weer uit. Was een stuk goedkoper dan een andere thermostaat.
Onder de 4 graden gaat de controle op setpoint uit en is het huis in balans. Als er niemand thuis is dan zakt de temperatuur iets onder setpoint en als ik thuis ben dan stijgt deze iets er boven. (Voet 4.5k helling 0.2k dat is 25 bij 18 graden en 30.5 bij -10)
@LacsapOV hoe schakel je de WP aan/uit? Zoiets zou ik ook wel willen doen, maar als ik de wp via een slimme stekker zou uitschakelen doet m'n CV niets meer, want hybride geschakeld (wp Elga Ace met cv Intergas Prestige CW6). Of kan dat nog anders?

  • LacsapOV
  • Registratie: Oktober 2021
  • Laatst online: 20-10 22:06
The_Cube schreef op donderdag 16 december 2021 @ 11:18:
@Noord27

Ja kamerthermostaat staat altijd op 21,5 als vraag temp, ik doe geen nacht verlaging.

De run's worden wel steeds korter. Voorbeeld van vandaag:
Begonnen op 06:30 met verwarmen, een run tot 08:30. Daarna 5 min uit. Om 08:35 tot 09:45 weer 5 min uit. Dan van 09:50 tot 10:20.. daarna 5 min uit. En toevallig om 11:00 word er SWW gemaakt en doet hij natuurlijk geen vloer verwarming meer.
5 minuten uit op thermostaat met vloerverwarming is wel heeeeel kort. Zit de thermostaat wel een beetje op een logische plek? Niet dat deze een warmtebron in de buurt heeft staan.

Loria Duo 6008, 3300wp oost, 4290wp west, Tesla Model Y LR RWD


  • AdrianL
  • Registratie: December 2021
  • Laatst online: 01-07-2023
edkok schreef op donderdag 16 december 2021 @ 12:43:
Ik lees tegenstrijdige berichten. Via de VEH (vereniging van huiseigenaren) hoorde ik paar weken geleden dat dit niet zo is..
Zou je de link kunnen delen? Ik vraag me nu af of het het 'risico' waard is om te voorkomen dat het geld dat ik aan de warmtepomp ga uitgeven in Box 3 wordt belast.

  • LacsapOV
  • Registratie: Oktober 2021
  • Laatst online: 20-10 22:06
edkok schreef op donderdag 16 december 2021 @ 12:56:
[...]


@LacsapOV hoe schakel je de WP aan/uit? Zoiets zou ik ook wel willen doen, maar als ik de wp via een slimme stekker zou uitschakelen doet m'n CV niets meer, want hybride geschakeld (wp Elga Ace met cv Intergas Prestige CW6). Of kan dat nog anders?
Ligt er een beetje aan of je met een thermostaat werkt. Zoja dan geeft de thermostaat via openTherm een signaal aan de CV om aan/uit te gaan. Deze kun je afvangen en daar je eigen regeling voor in de plaats maken.

Je kunt ook de thermostaat helemaal weghalen. Je stuurt dan de CV zelf aan. Bijvoorbeeld middels een temperatuur sensor.

Loria Duo 6008, 3300wp oost, 4290wp west, Tesla Model Y LR RWD


  • The_Cube
  • Registratie: November 2009
  • Laatst online: 12:48
@Noord27

Met deze buiten temperaturen doet de unit geen defrost cycle. Ik hou logging bij wat de unit doet. Daarin kan ik Ta Tr en liters per minuut bijhouden. Ook als de machine een defrost run doet.

@LacsapOV

De thermostaat hang naast de deur naar de gang. Volgens mij slaat hij niet af op de kamerthermostaat, de gewenste temp is nog niet bereikt. Maar slaat hij af omdat hij zijn warmte niet kwijt kan (zo lijkt het)

Help!! De netwerkbeestjes zijn op¿?¿


Acties:
  • +2 Henk 'm!

  • BertusB404
  • Registratie: Januari 2007
  • Laatst online: 28-09 15:17
AdrianL schreef op donderdag 16 december 2021 @ 12:59:
[...]

Zou je de link kunnen delen? Ik vraag me nu af of het het 'risico' waard is om te voorkomen dat het geld dat ik aan de warmtepomp ga uitgeven in Box 3 wordt belast.
Ik zou de wettelijke teksten geloven in plaats van de VEH.
Ik heb de warmtepomp al staan, installatie zal volgend een jaar gebeuren. We gaan zien of dit problemen geeft.

3630Wp ZW 39° / 3950Wp NO 39° / 990Wp ZO 5° | Vaillant VWL75/5


  • .Frank
  • Registratie: Februari 2001
  • Laatst online: 09:20

.Frank

Frank.

AdrianL schreef op donderdag 16 december 2021 @ 12:20:
[...]


Bedankt! Goed om te weten dat ik geen risico neem door nu de warmtepomp te kopen
Extra info: ik heb hierover de RVO gebeld en die gaven ook aan dat het om installatiedatum ging, niet aanschafdatum. Ik heb daarom mijn pomp nu ook net besteld.

Verder iemand misschien nog gedachten over mijn dilemma: aparte warmtepomp of alleen boilervat voor SWW? O-)
.Frank schreef op woensdag 15 december 2021 @ 17:54:
Even dit account afstoffen *kuch kuch*. Dag waarde mede-Tweakers! Zojuist heb ik 'n 5kW Panasonic uit de J-generatie besteld, en t.z.t. zal ik me wel melden in het Panasonic Installatie & Optimalisatie-topic. Voor nu heb ik echter vast wat meer algemene vragen.

De woning waar de warmtepomp gebruikt gaat worden voor verwarming heeft een gemiddeld gasverbruik over de afgelopen 10 jaar van 700 kuub per jaar (voor verwarming en SWW). Met de Koevlaas-methode kom ik daarmee op iets meer dan 3, dus afgerond 4kW aan vermogen voor de pomp. Omdat de nieuwe Panasonics niet met minder dan 5kW geleverd worden, én omdat wij straks met z'n tweeën in de woning gaan wonen en het historisch verbruik van 'n man alleen is, leek me 5kW evenwel geen slechte keuze. Mocht blijken dat de pomp veel gaat pendelen kan ik later nog een buffervat installeren. Klinkt dit logisch so far?

Ter informatie: de woning heeft een gebruiksoppervlakte van ca. 120m2 en krijgt wanneer we er intrekken vloerverwarming op de begane grond en 1e etage: een kleine 80m2 in totaal verdeeld over 10 groepen.

Verwarming gedekt, maar nu SWW. Ik sta voor de keuze om warm water ook uit de Panasonic te halen en daarvoor een 200L (twee personen for now, kan meer worden maar verder ook geen bad of regendouche in de woning) boilervat, driewegklep, temperatuursensor, etc. aan te schaffen. Zoiets als deze DJG (met extra verwarmingselement er los bij kopen) of deze Panasonic (met ingebouwd element, maar kleinere spiraal). De kosten van zo'n operatie gaan snel richting de €1500, en voor deze onderdelen zijn geen subsidies beschikbaar voor zover ik weet.

Waar wel subsidie voor is, is een tweede, aparte warmtepompboiler voor SWW. Deze Siebel-Eltron van 230 liter kost minus subsidie maar €1350 euro. Dan heb ik wel twee systemen staan, en alles op één pomp heeft voordelen van eenvoud. Denk ik, want aan de andere kant zijn de individuele pompen wat makkelijker af te regelen, omdat ze maar één doel dienen. Ik weet niet zo goed hoe ik deze afweging moet gaan maken. Wat zijn de voor- en nadelen van 1 vs. 2 warmtepompen, nu het qua prijs niet echt uit lijkt te maken? Zijn twee systemen minder zuinig? Wat zijn courante modellen warmtepompboilers waar goede ervaringen mee zijn (die Stiebel-Eltron was m'n eerste hit bij zoeken, verder nog geen onderzoek naar gedaan)?

Edit: hmm, en dan heb je ook nog weer warmtepompboilers zoals deze Orca, die een vrije warmtewisselaar hebben, zo zou ik de Panasonic de tweede WP kunnen laten helpen. Maar misschien werkt dat averechts. Oh en nog twee factoren ter overweging: een tweede warmtepomp voor SWW betekent wel 'n extra apparaat in huis dat geluid maakt (nadeel), maar ook eventueel de mogelijkheid om de ruimte waar hij in staat (zolder) te koelen in de zomer.

Meer edit: nog meer overwegingen: los boilervat bij de Panasonic is 'n stuk kleiner én lichter (makkelijker installeren op zolder) dan een tweede WP. En de Panasonic kan gewoon twee aparte circuits verwarmen toch? Begrijp ik het goed dat met behulp van de driewegklep de SWW boiler op de éne temperatuur gehouden kan worden, en daarnaast het verwarmingscircuit op een andere? En dat er zodoende dus ook anti-legionella-runs mogelijk zijn zonder dat m'n vloer 60 graden wordt? O-)

Dutch StarCraft League | Campzone Tapijtrugby-kampioen (I've got the scars to prove it)


  • AdrianL
  • Registratie: December 2021
  • Laatst online: 01-07-2023
.Frank schreef op donderdag 16 december 2021 @ 15:47:
[...]


Extra info: ik heb hierover de RVO gebeld en die gaven ook aan dat het om installatiedatum ging, niet aanschafdatum. Ik heb daarom mijn pomp nu ook net besteld.

Verder iemand misschien nog gedachten over mijn dilemma: aparte warmtepomp of alleen boilervat voor SWW? O-)


[...]
Een SWW-tank aansluiten op uw monobloc is waarschijnlijk de betere optie. Lagere aanschaf- en onderhoudskosten. Het enige wat je nog extra hoeft toe te voegen is het 3 weg ventiel. De Panasonic heeft al een anti-legionellaloop voor tapwater ingebouwd.

https://www.rjtec-shop.eu/en/EV-S300HP.html

  • Strider
  • Registratie: November 2001
  • Laatst online: 16:44
G-addict schreef op donderdag 16 december 2021 @ 10:34:
[...]


Aangezien je ook de betonnen massa rond de leidingen gaat afkoelen, komt het condenswater op de gehele vloer te liggen (alleen als de temperatuur van het koelwater te laag is gekozen).

Vraag je aannemer naar een transmissie berekening/warmteverlies berekening. Ik ben benieuwd of je aannemer al een deugdelijke berekening heeft gemaakt. Bij de bouw van mijn woning heeft de installateur uiteindelijk 1,5 maand voor oplevering deze berekening gemaakt, toen de vloerverwarming geplaatst moest worden.

Wat voor een vloer afwerking heb je trouwens in gedachten? Want ook dat is mede bepalend voor de keuze van de hart op hart afstand.
Ze reageren altijd snel maar het antwoord is bijna altijd onder de verwachting.

Hallo
de installateur is druk doende met engineering endus nog geen getallen paraat die jij vraagt. De capaciteit van de warmtepomp volgt zodra eea gereed is.
Tevens geeft hij aan dat hij het warmteverlies in dit huis niet kan aangeven.


Ook gelijk gevraagd naar WTW opties voor de douche:
Een douche wtw behoort niet tot de mogelijkheden later.

Ik denk dat ik de 300L boiler upgrade, en de 100mm HOH upgrade maar laat zitten, maar nog wel voor de vloerkoeling ga.

BlaBlaBla


  • Proton_
  • Registratie: November 2011
  • Laatst online: 16:37

Proton_

Moderator Wonen & Mobiliteit 

Team Welles

Topicstarter
@Strider na oplevering krijg je de tekeningen, daar staat het leidingverloop op. Met wat geluk kan je net als bij mij het op een zaterdag achteraf bijklussen met een mooie schoenenkast :)

Met 150 ga je de boel inderdaad ook warm krijgen.

Het ik-wil-een-warmtepomp FAQ topic- '23 MG5, douchen met wtw en Auer Edel Eau, verwarming met Vaillant Arotherm Plus.


Acties:
  • +8 Henk 'm!

  • ronaldmathies
  • Registratie: Juni 2001
  • Niet online
Ik heb een Tweakblog aangemaakt met uitleg hoe een Modbus interface beschikbaar gesteld kan worden via een standaard browser URL zodat je praktisch met elke tool die er is de data uit kan lezen,.

Ik had dit gedaan om mijn Procon MelcoBEMS MINI A1M uit te kunnen lezen, deze heeft geen ethernet of Wifi functionaliteit wat voor mij gewoon erg onhandig was.

Bij deze wil ik ook even de volgende personen bedanken voor het delen van hun informatie:

@AUijtdehaag @Remco45

De Tweakblog staat hier:

De opinie van...

3015 Wp-z 5360 Wp-nno op 2 x SMA-SB3600 TL-21, Warmtepomp: ERSC-VM2CR2 / PUHZ-SHW140 YHA, WTW Q350, EV Kia Ev6 GT-Line


  • Strider
  • Registratie: November 2001
  • Laatst online: 16:44
Proton_ schreef op donderdag 16 december 2021 @ 16:41:
@Strider na oplevering krijg je de tekeningen, daar staat het leidingverloop op. Met wat geluk kan je net als bij mij het op een zaterdag achteraf bijklussen met een mooie schoenenkast :)

Met 150 ga je de boel inderdaad ook warm krijgen.
Wat bedoel je met achteraf bijklussen? :)

BlaBlaBla

The_Cube schreef op donderdag 16 december 2021 @ 11:18:
@Noord27

Ja kamerthermostaat staat altijd op 21,5 als vraag temp, ik doe geen nacht verlaging.

De run's worden wel steeds korter. Voorbeeld van vandaag:
Begonnen op 06:30 met verwarmen, een run tot 08:30. Daarna 5 min uit. Om 08:35 tot 09:45 weer 5 min uit. Dan van 09:50 tot 10:20.. daarna 5 min uit. En toevallig om 11:00 word er SWW gemaakt en doet hij natuurlijk geen vloer verwarming meer.
Is het niet gewoon je thermostaat die ingrijpt?

PVOUPUT - 13.400WP - Twente


Acties:
  • +1 Henk 'm!

  • G-addict
  • Registratie: November 2021
  • Laatst online: 14:13
Strider schreef op donderdag 16 december 2021 @ 11:21:
[...]


Als de dauw over de gehele vloer komt te liggen, zou dat dus betekenen dat je voor vloerkoeling net zo goed voor 150mm HOH kunt gaan, want volgens mij was het koelvermogen niet het probleem, maar is dauw de grootste bottleneck bij vloerkoeling?

De vloer, is denk een pvc of een tegelvloer.
Hoe kleiner de hoh afstand, hoe groter het afgeven vermogen (voor zowel verwarming als koeling). Je kunt dus verwarmen met een lagere aanvoertemperatuur, en je vloerkoeling doet het dus ook wat beter bij een hoh afstand van 100 tov 150mm.

Vocht komt pas op de vloer als de temperatuur van het koelwater lager is dan de dauwpunt behorende bij het binnenklimaat.

Qua vloerafwerking, ik heb zelf een verlijmde pvc vloer gekozen (of eigenlijk mijn vriendin 😉). Maar ondanks de zeer lage warmteweerstand verbaas ik mij wel over het verschil tussen de pvc vloer en de tegels in de badkamer/toilet. Deze geven beslist meer warmte af dan de pvc vloer. Dus mocht je voor een houtlook willen gaan dan lijkt ceramisch parket mij de beste optie.

Acties:
  • +1 Henk 'm!

  • G-addict
  • Registratie: November 2021
  • Laatst online: 14:13
Strider schreef op donderdag 16 december 2021 @ 16:20:
[...]


Ze reageren altijd snel maar het antwoord is bijna altijd onder de verwachting.

Hallo
de installateur is druk doende met engineering endus nog geen getallen paraat die jij vraagt. De capaciteit van de warmtepomp volgt zodra eea gereed is.
Tevens geeft hij aan dat hij het warmteverlies in dit huis niet kan aangeven.
Grappig hè. Er is een omgevingsvergunning afgegeven, hierbij is ook een EPC berekening gemaakt. Hierin is ook een transmissie berekening opgenomen, maar waarschijnlijk op basis van forfaitaire waarden. Alles op basis van forfaitaire waarden geeft geen enkele garantie voor het eindresultaat.

Acties:
  • +1 Henk 'm!

  • Proton_
  • Registratie: November 2011
  • Laatst online: 16:37

Proton_

Moderator Wonen & Mobiliteit 

Team Welles

Topicstarter

Het ik-wil-een-warmtepomp FAQ topic- '23 MG5, douchen met wtw en Auer Edel Eau, verwarming met Vaillant Arotherm Plus.


  • koevlaas2
  • Registratie: Januari 2015
  • Laatst online: 26-10 10:01
doek55 schreef op woensdag 15 december 2021 @ 09:18:
Waar hebben jullie de Procon gekocht? Die dingen zijn overal zo duur :(.
Wat vindt je duur, ik kan ze redelijk goedkoop nieuw krijgen.

13,1 kWp, Ecodan R32 7,5 , WTW ventilatie, Daikin FTXM35M(R) (5x), Doorstroomverwarmer, Douche WTW, Emco Novette Twin met LFP accu 51.2V 40Ah, Opel Vivaro DC L3H1 75kW (12-2022).


Acties:
  • +1 Henk 'm!

  • KaDoos
  • Registratie: December 2020
  • Laatst online: 08-10 16:13
Strider schreef op woensdag 15 december 2021 @ 15:24:
[...]


Dus geen vloerkoeling, geen leidingen op 100mm HOH (wat achteraf nooit meer kan) en de standaard 200L boiler?
Het scheelt wel enorm veel geld, maar ik wil achteraf ook geen spijt krijgen :+
Ik zou wel de vloerkoeling nemen. Ons huis is van 2015, hoh 150 met koeling, bevalt prima en in de zomer kun je de vloer lekker iets koeler houden, geen airco nodig.
Maar dat werkt natuurlijk alleen als je overal vvw hebt.

Acties:
  • +1 Henk 'm!

  • KaDoos
  • Registratie: December 2020
  • Laatst online: 08-10 16:13
Strider schreef op donderdag 16 december 2021 @ 09:49:
@Dapdodo,

Ik vind je laatste opmerking wel interessant:

Stel huis behoeft maar 3kW op een 5kW machine en je vloer kan op 150mm 5kW dan heeft 100mm alleen zin bij koelen. Dan zou ik me de kosten 2750 besparen.

Ik heb begrepen dat dauw een probleem is bij vloerkoeling, stel je gaat voor 150mm HOH en je krijgt last van dauw. Krijg je dan last van dauw over de gehele vloer, of alleen op de plekken waar de leidingen lopen?

Ik heb maar eens aan de aannemer gevraagd hoeveel warmte in kW dit huis verliest en ze wel iets kan aangeven over de capaciteit van de warmtepomp.
Ik heb helemaal geen last van dauw bij 150.

  • MWDKing
  • Registratie: Januari 2011
  • Laatst online: 26-10 13:14
Andrehj schreef op dinsdag 14 december 2021 @ 22:34:
[...]

Ja.

[...]

Ik kan me niet voorstellen dat deze niet kan moduleren. En 2 kW elektrisch zal ook niet het minimum vermogen zijn. Mijn Mitsubishi (van 8 kW, ook 3-fasen) ging vanmiddag terug naar zo'n 460W elektrisch.
Staat je Ta niet veel te hoog (komt nogal vaak voor namelijk), zodat ie steeds maar kort verwarmt, waarna er ergens door een thermostaat wordt ingegrepen?

Of is de WP te groot voor je afgiftesysteem?

Hoe meet je het verbruik? Via een eigen kWh meter van de WP of via een slimme meter waar ook de rest van het huis op zit?

Edit: Lekkere datasheet en installateurshandleiding weer. Alleen de vermogens bij +2 en +7 staan erin. |:( |:( |:(
Bedankt voor je reactie! Via @Ramon_1984 leerde ik dat ik ook een Mitsubishi heb; een PUHZ-SW100YHA. Volgens de datasheets heeft die inderdaad een inverter en ontdooien via een reverse cycle.

Taanvoer staat op maximum 30 graden. De WP wordt door OpenTherm aangestuurd door een PlugWise Adam. Ca. 120m2 vloerverwarming (overal in huis). Buffervat van 80L is parallel aangesloten. De WP kan vrij CV-water over het buffervat circuleren.

Ik meet via een Slimme meter. Echter, de WP binnenunit + circulatiepomp + elektrische naverwarming zit als enige op fase (L2). Ook de 3P kookplaat en 3P autolader zitten op L2, maar ik doe de metingen wanneer we niet koken of laden ;) Ik weet dan dus zeker dat als L2 een dikke power piek heeft, dat het elektrisch element actief is. Dat heb ik ook geverifieerd door op het display van de WP te kijken.

De temperatuur in huis staat nu 24h op een vaste temperatuur ingesteld. Aangezien het zonnig was, is de WP vanmiddag uit geweest, want de woning werd warm genoeg. Maar aan het einde van de middag is de WP weer aangegaan. Een voorbeeld hieronder van zojuist:
Afbeeldingslocatie: https://tweakers.net/i/V4V27i_USoePzAIwtlY1BFUnBmQ=/x800/filters:strip_exif()/f/image/XnpNO1Q75e8zdgAMILRFTbU3.png?f=fotoalbum_large
  1. Waarom zo het elektrische element moeten gaan werken? :? (Tbuiten = ca. 8-9 C) en het CV water is warm genoeg voor een reverse cycle ontdooing
  2. De intended boiler temperature is volgens mij de temperatuur die de thermostaat van de WP vraagt. Klopt dat? Waaom zou die zoveel verschillen? (ik heb een Plugwise Adam met 5 Lisa thermostaten)
  3. Ik kan de WP ook aan/uit schakelen ipv OpenTherm (zo kan ik de thermostaat instellen) en dan weerafhankelijk de Taanvoer laten bepalen. Zou dat beter werken? (loop ik wel veel mooie grafiekjes mis :9 )

Acties:
  • +1 Henk 'm!

  • koevlaas2
  • Registratie: Januari 2015
  • Laatst online: 26-10 10:01
The_Cube schreef op donderdag 16 december 2021 @ 10:31:
Goedemorgen,

Kan iemand mij helpen met het kiezen van een goede stooklijn? Op dit moment heb ik met deze temperaturen last van pendelen.

Ik heb een daikin altherma 3 (EHVX08S18E6V als het goed is) met een 180l geïntegreerd boilervat. Heb een 2 onder 1 kap huis met op de begane grond en 1ste etage vloerverwarming met gesloten verdelers.

Op dit moment heb ik de volgende stooklijn:
33/-15 en 25/18 graden

Nu zie ik gisteren en vandaag dat hun ongeveer een run van 1,5 tot 2 uur maakt.
Het grote nadeel van een stooklijn icm een warmtepomp is dat als je in de nacht draait op zeg 30c bij 4c buiten en het word in de loop van de dag +10c buiten dat de aanvoertemperatuur dan verlaagd word terwijl de vloer nog flink warmte heeft en de delta t dus te klein word.
Zelf heb ik geen stooklijn maar een temperatuur waarop het verwarmen eigenlijk altijd lukt (28c), meer warmte nodig dan gaat mijn machine langer draaien. Eea is overigens wel met een thermostaat die stopt de wp als de woonkamer op temperatuur is.

13,1 kWp, Ecodan R32 7,5 , WTW ventilatie, Daikin FTXM35M(R) (5x), Doorstroomverwarmer, Douche WTW, Emco Novette Twin met LFP accu 51.2V 40Ah, Opel Vivaro DC L3H1 75kW (12-2022).

MWDKing schreef op donderdag 16 december 2021 @ 20:01:
[...]


Bedankt voor je reactie! Via @Ramon_1984 leerde ik dat ik ook een Mitsubishi heb; een PUHZ-SW100YHA. Volgens de datasheets heeft die inderdaad een inverter en ontdooien via een reverse cycle.

Taanvoer staat op maximum 30 graden. De WP wordt door OpenTherm aangestuurd door een PlugWise Adam. Ca. 120m2 vloerverwarming (overal in huis). Buffervat van 80L is parallel aangesloten. De WP kan vrij CV-water over het buffervat circuleren.

Ik meet via een Slimme meter. Echter, de WP binnenunit + circulatiepomp + elektrische naverwarming zit als enige op fase (L2). Ook de 3P kookplaat en 3P autolader zitten op L2, maar ik doe de metingen wanneer we niet koken of laden ;) Ik weet dan dus zeker dat als L2 een dikke power piek heeft, dat het elektrisch element actief is. Dat heb ik ook geverifieerd door op het display van de WP te kijken.

De temperatuur in huis staat nu 24h op een vaste temperatuur ingesteld. Aangezien het zonnig was, is de WP vanmiddag uit geweest, want de woning werd warm genoeg. Maar aan het einde van de middag is de WP weer aangegaan. Een voorbeeld hieronder van zojuist:
[Afbeelding]
  1. Waarom zo het elektrische element moeten gaan werken? :? (Tbuiten = ca. 8-9 C) en het CV water is warm genoeg voor een reverse cycle ontdooing
  2. De intended boiler temperature is volgens mij de temperatuur die de thermostaat van de WP vraagt. Klopt dat? Waaom zou die zoveel verschillen? (ik heb een Plugwise Adam met 5 Lisa thermostaten)
  3. Ik kan de WP ook aan/uit schakelen ipv OpenTherm (zo kan ik de thermostaat instellen) en dan weerafhankelijk de Taanvoer laten bepalen. Zou dat beter werken? (loop ik wel veel mooie grafiekjes mis :9 )
Ik snap hier niets van. Je heb een 11 kW warmtepomp, die bij deze temperaturen een minimum vermogen van zo'n 5 kW heeft. En dan schakelt ie z'n extra element in? Dat klopt natuurlijk van geen kant. Wat zegt je installateur hiervan?

WP: ME PUHZ-SW75YAA + ERSD-VM2D + EV-WP-TWS-1W 300; AC: ME MXZ-2F42VF + 2x MSZ-LN25VGV; PV: 14.08 kWp O/W + SMA STP 8.0; Vent: Zehnder Q600 ERV + Ubbink AirExcellent.

Strider schreef op woensdag 15 december 2021 @ 21:05:
[...]


Ja dat klopt, ik heb helaas niet de optie om niet voor de vloerkoeling te gaan, maar wel 100mm HOH. Als ik 100mm HOH wil moet ik vloerkoeling afnemen.

Ik begrijp alleen niet je check, wat bedoel je met 80-90% belasting?

Stel de 200L boiler blijkt toch wat magertjes voor ons te zijn, heb je dan bij iedere type boiler een instelling waarmee je de temperatuur kunt verhogen?

En een vraag zonder zelf enig uitzoek werk te hebben gedaan.
Als ik niet voor de boiler en vloerkoeling ga bespaar ik €2750 + €1500 = € 4250.
Kun je voor dit bedrag later een warmtepomp (zonder buitenunit, of is dat ook weer specifiek) kopen inclusief een 300L boiler en vloerkoeling + installatie?
Ik snap je probleem niet. Wat nou als je aan de hand van de tabellen van vloerverwarmingsleveranciers eens uitrekent hoeveel afgifte je eigenlijk nodig hebt om boven het minimale vermogen van je WP te blijven? Dat heb ik namelijk in 2019 voor onze woning gedaan, met als resultaat dat hier alles overal HoH 150mm ligt (op een paar strookjes bij de ramen tot op de grond na), en ik zonder problemen 4 of 5 kW kan koelen.
Er wordt hier wel vaak even makkelijk gezegd dat HoH 100mm maar een paar tientjes meer kost, maar dat is natuurlijk onzin. Bij HoH 100 tov 150 heb je gewoon anderhalf maal zoveel meters slang en ook anderhalf maal zoveel groepen nodig. En het leggen van al die slangen is ook anderhalf maal zoveel werk. Dat gaat best serieus in de papieren lopen.

WP: ME PUHZ-SW75YAA + ERSD-VM2D + EV-WP-TWS-1W 300; AC: ME MXZ-2F42VF + 2x MSZ-LN25VGV; PV: 14.08 kWp O/W + SMA STP 8.0; Vent: Zehnder Q600 ERV + Ubbink AirExcellent.

Dapdodo schreef op woensdag 15 december 2021 @ 22:17:
Dan de belasting van je vloer berekening.
Stel je huis verliest bij -10C 4kW in een uur. Aan de kust -7C
Als ze dan een WP van 5kW kiezen (bij -10C),
Dan moet je die afgifte kunnen genereren met de vloer. Als de vloer dan een afgifte heeft van 4kW bij 150mm dan zit je op 100%, dan is het beter om voor 100mm te gaan.
Dit gaat over een goed geïsoleerde splinternieuwe nieuwbouwwoning. Die heeft voor verwarming als je zuiver kijkt naar afgifte aan de buizen op HoH 200 al genoeg. HoH 150 is leuk, omdat je dan nog wat lager met je Ta kunt gaan, maar HoH 100 heeft geen enkele nieuwbouwwoning voor verwarming nodig. Hooguit in sommige gevallen voor koelen, maar (check de tabellen van bijvoorbeeld therminon maar) het verschil qua afgifte tussen HoH 100 en HoH 150 is maar erg klein.

WP: ME PUHZ-SW75YAA + ERSD-VM2D + EV-WP-TWS-1W 300; AC: ME MXZ-2F42VF + 2x MSZ-LN25VGV; PV: 14.08 kWp O/W + SMA STP 8.0; Vent: Zehnder Q600 ERV + Ubbink AirExcellent.

Strider schreef op woensdag 15 december 2021 @ 23:09:
[...]
Thanks, en hoe kom je erachter hoeveel kW je huis verliest? :)
Dat staat in je EPC of BENG berekening. Die heeft je aannemer, en die ligt ook bij de gemeente, want is onderdeel van de bouwvergunning.

WP: ME PUHZ-SW75YAA + ERSD-VM2D + EV-WP-TWS-1W 300; AC: ME MXZ-2F42VF + 2x MSZ-LN25VGV; PV: 14.08 kWp O/W + SMA STP 8.0; Vent: Zehnder Q600 ERV + Ubbink AirExcellent.

flippo765 schreef op donderdag 16 december 2021 @ 10:16:
Goedemorgen,

Ik heb al enkele jaren naar volle tevredenheid een warmtepomp (PUHZ-SWVHA75) welke verwarming en SWW voor zich neemt. Nu is de SWW boiler van 120 liter aan vervanging toe, dit was een goedkope emaille boiler met magnesiumanode. De warmtewisselaar en het deksel beginnen steeds erger te roesten. Daarnaast zit de anode aan de onderkant van de boiler wat ervoor zorgt dat hij leeg moet als ik deze wil vervangen.

Nu valt me op dat tijdens een SWW-sessie de warmtepomp het verwarmingswater tot boven de 65 graden moet maken om de boiler net aan 45 graden te verwarmen. Dit vertelt mij dat de warmteoverdracht van het spiraal maar te laag is (het is eigenlijk ook een CV-boiler).
Die boiler is totaal ongeschikt voor gebruik met een WP. Welke prutsende installateur heeft je dat aangesmeerd?
Ik ben op zoek naar een vergelijkbare boiler maar met veel groter vermogen van het spiraal om de WP zuiniger te laten verwarmen. Tevens denk ik eraan het SWW voor te verwarmen met een warmtewisselaar zodat een groot deel van het vermogen al afgegeven is voordat het water de boiler in gaat.
Dit is de huidige boiler (volgens de datasheet 15KW vermogen):
https://elektrischeboiler...cv-boiler-120-liter-lemet
Is er iemand die een idee kan geven welke boiler (beter) geschikt is voor een warmtepomp?
Heb je zelf al gezocht? En de topicstart gelezen? Want deze vraag is hier al erg vaak behandeld en er is hier een prima werkende zoekfunctie.
Dit is wel Tweakers.net, enige zelfredzaamheid wordt wel op prijs gesteld.

WP: ME PUHZ-SW75YAA + ERSD-VM2D + EV-WP-TWS-1W 300; AC: ME MXZ-2F42VF + 2x MSZ-LN25VGV; PV: 14.08 kWp O/W + SMA STP 8.0; Vent: Zehnder Q600 ERV + Ubbink AirExcellent.

The_Cube schreef op donderdag 16 december 2021 @ 10:31:
Kan iemand mij helpen met het kiezen van een goede stooklijn? Op dit moment heb ik met deze temperaturen last van pendelen.
Nu zie ik gisteren en vandaag dat hun ongeveer een run van 1,5 tot 2 uur maakt.
Dat is geen pendelen.

WP: ME PUHZ-SW75YAA + ERSD-VM2D + EV-WP-TWS-1W 300; AC: ME MXZ-2F42VF + 2x MSZ-LN25VGV; PV: 14.08 kWp O/W + SMA STP 8.0; Vent: Zehnder Q600 ERV + Ubbink AirExcellent.


Acties:
  • +1 Henk 'm!

  • Dapdodo
  • Registratie: Mei 2019
  • Laatst online: 26-10 18:40
@flippo765 Ik heb er een van HRsolar uitgekozen. Maar let vooral op je spiraal oppervlak.

  • Dapdodo
  • Registratie: Mei 2019
  • Laatst online: 26-10 18:40
Andrehj schreef op donderdag 16 december 2021 @ 20:27:
[...]

Dit gaat over een goed geïsoleerde splinternieuwe nieuwbouwwoning. Die heeft voor verwarming als je zuiver kijkt naar afgifte aan de buizen op HoH 200 al genoeg. HoH 150 is leuk, omdat je dan nog wat lager met je Ta kunt gaan, maar HoH 100 heeft geen enkele nieuwbouwwoning voor verwarming nodig. Hooguit in sommige gevallen voor koelen, maar (check de tabellen van bijvoorbeeld therminon maar) het verschil qua afgifte tussen HoH 100 en HoH 150 is maar erg klein.
Soms is de weg ernaar toe, belangrijker als de conclusie.

  • doek55
  • Registratie: Februari 2010
  • Laatst online: 12:17
koevlaas2 schreef op donderdag 16 december 2021 @ 19:33:
[...]


Wat vindt je duur, ik kan ze redelijk goedkoop nieuw krijgen.
Voor minder dan €150 krijg ik de Procon A1M niet gevonden. Primaire doel is de Ta regelen (automatisch/op afstand). Dus ik twijfel ook nog over Melcloud, maar de Procon is onafhankelijk van de cloud. Helaas heeft Mitsubishi Ecodan CN105 poort uitlezen (via ESP8266) geen vervolg gekregen op Tweakers.

  • MWDKing
  • Registratie: Januari 2011
  • Laatst online: 26-10 13:14
Andrehj schreef op donderdag 16 december 2021 @ 20:16:
[...]

Ik snap hier niets van. Je heb een 11 kW warmtepomp, die bij deze temperaturen een minimum vermogen van zo'n 5 kW heeft. En dan schakelt ie z'n extra element in? Dat klopt natuurlijk van geen kant. Wat zegt je installateur hiervan?
Bedankt voor het meedenken :) .
De installateur installeert heel veel warmtepompen, maar relatief van mijn type (veel ELGA's). Meerdere keren hebben ze het bekeken, niet alleen voor dit probleem, maar ze weten niet wat ze anders kunnen doen. Er is ook een historie van installatiefouten met het apparaat van dezelfde installateur |:( . Dus ik heb er weinig vertrouwen in dat ze met een oplossing komen. Daarom verdiep ik me zelf in de materie, die ik bovendien interessant vindt.

Nog wat extra info. Kan het hier wat mee te maken hebben?;
  1. De binnenunit en het buffervat staan op dit moment in een koude garage (vrijwel buitentemperatuur) ivm een verbouwing. De leidingen zijn wel redelijk geisoleerd (maar geven zeker niet meer dan 200W warmte af).
  2. Ik heb de parameters HP030 en HP031 op 600 minuten gezet (dat is de vertraging van de eerste en tweede backup elektrische element als de Tsetpoint niet gehaald wordt), om zo te voorkomen dat het elektrisch element voor comfort gebruikt gaat worden.
waarschijnlijk niet gerelateerd, maar wel interessante info;
Als de WP een nacht of dag uit is geweest; Het elektrisch element blijft bij het opstarten van de warmtepomp langdurig aan omdat er niet aan de ontdooivoorwaarden voldaan wordt (aldus de WP zelf).
Ik heb de parameters HP030 en HP031 op 600 minuten gezet (dat is de vertraging van de eerste en tweede backup elektrische element als de Tsetpoint niet gehaald wordt), om zo te voorkomen dat het elektrisch element voor comfort gebruikt gaat worden. Alsnog gaat het elektrisch element langdurig aan als de compressor een tijdje uit is geweest. Voorbeeld van vorige week;
Tbuiten=2 C, Eerst draait de compressor normaal voor ca. 7 minuten, daarna gaat het elektrisch element (3kW) aan voor 30minuten (zonder compressor), daarna weer de compressor. Er zat geen ijs op de buitenunit. De toestand toen het elektrische element aan was was:
AM012 Status: 3 = werking in verwarmingsmodus
AM014 Substatus: 70 = er is niet voldaan aan de ontdooivoorwaarden. De compressor is gestopt. De bijverwarmingen werken.
Wat zijn de ontdooivoorwaarden en waarom zou daar niet aan voldaan worden?

Volgens een productexpert van Remeha kwam het omdat de buitentemperatuur onder de 10 graden lag en de WP daarom een ontdooicyclus wilde doen. Echter, de CV watertemperatuur was onder de 20 graden en bij deze compressor was dat niet genoeg. Het elektrisch element werd dan gebruikt om het water éérst op 20C te krijgen. In de tussentijd had het afgiftesysteem ook de circulatiepomp aangezet. Blijkbaar duurde het dan 20C om het CV water op termperatuur te krijgen, toen kon de WP zijn ontdooicyclus doen en toen pas verder op de compressor.

Overigens vindt ik die 20C maar een raar verhaal, want als ik in de specsheet kijk zie ik:
Afbeeldingslocatie: https://tweakers.net/i/Kl8vLIbRdgLDLEILUC7l32yuvwU=/full-fit-in/4000x4000/filters:no_upscale():fill(white):strip_exif()/f/image/GcV8xZSJAoc4ZsuaS9L1nC5e.png?f=user_large

  • koevlaas2
  • Registratie: Januari 2015
  • Laatst online: 26-10 10:01
Dapdodo schreef op donderdag 16 december 2021 @ 20:35:
@flippo765 Ik heb er een van HRsolar uitgekozen. Maar let vooral op je spiraal oppervlak.
Is dat niet een djg ?

13,1 kWp, Ecodan R32 7,5 , WTW ventilatie, Daikin FTXM35M(R) (5x), Doorstroomverwarmer, Douche WTW, Emco Novette Twin met LFP accu 51.2V 40Ah, Opel Vivaro DC L3H1 75kW (12-2022).


  • koevlaas2
  • Registratie: Januari 2015
  • Laatst online: 26-10 10:01
MWDKing schreef op donderdag 16 december 2021 @ 21:00:
[...]

Bedankt voor het meedenken :) .
De installateur installeert heel veel warmtepompen, maar relatief van mijn type (veel ELGA's). Meerdere keren hebben ze het bekeken, niet alleen voor dit probleem, maar ze weten niet wat ze anders kunnen doen. Er is ook een historie van installatiefouten met het apparaat van dezelfde installateur |:( . Dus ik heb er weinig vertrouwen in dat ze met een oplossing komen. Daarom verdiep ik me zelf in de materie, die ik bovendien interessant vindt.

Nog wat extra info. Kan het hier wat mee te maken hebben?;
  1. De binnenunit en het buffervat staan op dit moment in een koude garage (vrijwel buitentemperatuur) ivm een verbouwing. De leidingen zijn wel redelijk geisoleerd (maar geven zeker niet meer dan 200W warmte af).
  2. Ik heb de parameters HP030 en HP031 op 600 minuten gezet (dat is de vertraging van de eerste en tweede backup elektrische element als de Tsetpoint niet gehaald wordt), om zo te voorkomen dat het elektrisch element voor comfort gebruikt gaat worden.
waarschijnlijk niet gerelateerd, maar wel interessante info;
Als de WP een nacht of dag uit is geweest; Het elektrisch element blijft bij het opstarten van de warmtepomp langdurig aan omdat er niet aan de ontdooivoorwaarden voldaan wordt (aldus de WP zelf).
Ik heb de parameters HP030 en HP031 op 600 minuten gezet (dat is de vertraging van de eerste en tweede backup elektrische element als de Tsetpoint niet gehaald wordt), om zo te voorkomen dat het elektrisch element voor comfort gebruikt gaat worden. Alsnog gaat het elektrisch element langdurig aan als de compressor een tijdje uit is geweest. Voorbeeld van vorige week;
Tbuiten=2 C, Eerst draait de compressor normaal voor ca. 7 minuten, daarna gaat het elektrisch element (3kW) aan voor 30minuten (zonder compressor), daarna weer de compressor. Er zat geen ijs op de buitenunit. De toestand toen het elektrische element aan was was:
AM012 Status: 3 = werking in verwarmingsmodus
AM014 Substatus: 70 = er is niet voldaan aan de ontdooivoorwaarden. De compressor is gestopt. De bijverwarmingen werken.
Wat zijn de ontdooivoorwaarden en waarom zou daar niet aan voldaan worden?

Volgens een productexpert van Remeha kwam het omdat de buitentemperatuur onder de 10 graden lag en de WP daarom een ontdooicyclus wilde doen. Echter, de CV watertemperatuur was onder de 20 graden en bij deze compressor was dat niet genoeg. Het elektrisch element werd dan gebruikt om het water éérst op 20C te krijgen. In de tussentijd had het afgiftesysteem ook de circulatiepomp aangezet. Blijkbaar duurde het dan 20C om het CV water op termperatuur te krijgen, toen kon de WP zijn ontdooicyclus doen en toen pas verder op de compressor.

Overigens vindt ik die 20C maar een raar verhaal, want als ik in de specsheet kijk zie ik:
[Afbeelding]
Ga ik voor je uittesten volgend jaar, ik heb exact hetzelfde model staan en die gaat een koud nieuw huis in.

13,1 kWp, Ecodan R32 7,5 , WTW ventilatie, Daikin FTXM35M(R) (5x), Doorstroomverwarmer, Douche WTW, Emco Novette Twin met LFP accu 51.2V 40Ah, Opel Vivaro DC L3H1 75kW (12-2022).


  • Strider
  • Registratie: November 2001
  • Laatst online: 16:44
Andrehj schreef op donderdag 16 december 2021 @ 20:22:
[...]

Ik snap je probleem niet. Wat nou als je aan de hand van de tabellen van vloerverwarmingsleveranciers eens uitrekent hoeveel afgifte je eigenlijk nodig hebt om boven het minimale vermogen van je WP te blijven? Dat heb ik namelijk in 2019 voor onze woning gedaan, met als resultaat dat hier alles overal HoH 150mm ligt (op een paar strookjes bij de ramen tot op de grond na), en ik zonder problemen 4 of 5 kW kan koelen.
Er wordt hier wel vaak even makkelijk gezegd dat HoH 100mm maar een paar tientjes meer kost, maar dat is natuurlijk onzin. Bij HoH 100 tov 150 heb je gewoon anderhalf maal zoveel meters slang en ook anderhalf maal zoveel groepen nodig. En het leggen van al die slangen is ook anderhalf maal zoveel werk. Dat gaat best serieus in de papieren lopen.
Bedoel je deze tabel?
100mm kost € 1250 meer.

Afbeeldingslocatie: https://i.imgur.com/hK4Pgki.jpg
https://www.vloerverwarmi...latie-35-%C2%B0C-V1.0.pdf

Volgens leverancier Vidalco is het verschil tussen 150mm en 100mm helemaal minimaal:
Afbeeldingslocatie: https://www.vidalco.nl/wp-content/uploads/2021/03/Schermafbeelding-2021-03-05-om-12.28.40.png
https://www.vidalco.nl/veelgestelde-vragen/

[ Voor 9% gewijzigd door Strider op 17-12-2021 00:15 ]

BlaBlaBla


  • koevlaas2
  • Registratie: Januari 2015
  • Laatst online: 26-10 10:01
doek55 schreef op donderdag 16 december 2021 @ 20:49:
[...]

Voor minder dan €150 krijg ik de Procon A1M niet gevonden. Primaire doel is de Ta regelen (automatisch/op afstand). Dus ik twijfel ook nog over Melcloud, maar de Procon is onafhankelijk van de cloud. Helaas heeft Mitsubishi Ecodan CN105 poort uitlezen (via ESP8266) geen vervolg gekregen op Tweakers.
Ik kan 'm iets goedkoper krijgen maar ook niet veel minder trouwens €134,- in de btw en dan verdien ik er niets aan.

13,1 kWp, Ecodan R32 7,5 , WTW ventilatie, Daikin FTXM35M(R) (5x), Doorstroomverwarmer, Douche WTW, Emco Novette Twin met LFP accu 51.2V 40Ah, Opel Vivaro DC L3H1 75kW (12-2022).


  • mgroen81
  • Registratie: September 2010
  • Laatst online: 24-10 08:47
doek55 schreef op donderdag 16 december 2021 @ 20:49:
[...]

Voor minder dan €150 krijg ik de Procon A1M niet gevonden. Primaire doel is de Ta regelen (automatisch/op afstand). Dus ik twijfel ook nog over Melcloud, maar de Procon is onafhankelijk van de cloud. Helaas heeft Mitsubishi Ecodan CN105 poort uitlezen (via ESP8266) geen vervolg gekregen op Tweakers.
Ik heb hem zelf via ebay gekocht. Kijk wel uit dat je de juiste koopt. Ik had eerst een verkeerde. https://www.ebay.nl/itm/1...3b0047:g:jjMAAOSwqGxhBFEs

Onderstaande is NIET de juiste:
Afbeeldingslocatie: https://tweakers.net/i/wZxSLgRcCQTOPZQMYukU8WbxfRs=/234x176/filters:strip_icc():strip_exif()/f/image/WFxUW5xfkhOwD8Y2Plt1k9QF.jpg?f=fotoalbum_medium

[ Voor 23% gewijzigd door mgroen81 op 16-12-2021 22:44 ]

Mitsubishi PUHZ-W50VHA + EHPT20X-VM2C / 30x JASolar 265Wp oost/west + SolarEdge 7K


  • Rockster
  • Registratie: Juni 2002
  • Laatst online: 14:12
mgroen81 schreef op donderdag 16 december 2021 @ 22:42:
[...]

Ik heb hem zelf via ebay gekocht. Kijk wel uit dat je de juiste koopt. Ik had eerst een verkeerde. https://www.ebay.nl/itm/1...3b0047:g:jjMAAOSwqGxhBFEs

Onderstaande is NIET de juiste:
[Afbeelding]
Hoe kun je zien of het de juiste is? Aan de tekst op de Procon?

Mitsu PUHZ-SHW112YAA + ERSC-VM2C


  • HammieDuDe
  • Registratie: Oktober 2003
  • Laatst online: 12:18
koevlaas2 schreef op donderdag 16 december 2021 @ 22:19:
[...]


Ik kan 'm iets goedkoper krijgen maar ook niet veel minder trouwens €134,- in de btw en dan verdien ik er niets aan.
Ik had hem via Ebay uit de UK voor 58 pond, maar door de brexit kwam de douane er nog bij kijken á 26 euro, omgerekend samen dus 94 euro. Even Ebay in de gaten houden, daar komen ze zo nu en dan wel voorbij als je heen haast hebt. Staan er wel een paar op vanuit de US, maar dan kan Koevlaas hem beter regelen voor je.

Firmware laten checken, staat op de sticker, 3.0.19 heb ik en werkt

[ Voor 5% gewijzigd door HammieDuDe op 16-12-2021 22:56 ]

Achterhoek | Loxone | PUHZ-SW75YAA + ERSD-VM2D | 12.200wp PV | Zehnder Q600


Acties:
  • +1 Henk 'm!

  • mgroen81
  • Registratie: September 2010
  • Laatst online: 24-10 08:47
Rockster schreef op donderdag 16 december 2021 @ 22:49:
[...]


Hoe kun je zien of het de juiste is? Aan de tekst op de Procon?
De volledige tekst MelcoBEMS mini (A1M) moet er op staan. Zoals in de ebay link.

Edit: die nu op ebay staan zijn inderdaad niet heel goedkoop als er ook nog kosten bijkomen.

[ Voor 15% gewijzigd door mgroen81 op 16-12-2021 22:57 ]

Mitsubishi PUHZ-W50VHA + EHPT20X-VM2C / 30x JASolar 265Wp oost/west + SolarEdge 7K


Acties:
  • 0 Henk 'm!

  • Haodeyoude
  • Registratie: November 2014
  • Laatst online: 16:22
Heeft iemand hier ervaring met een lucht/water systeem uit een nieuwbouw waar later een koelfunctie aan toegevoegd/op geactiveerd is? Ik moet voor koelen als optieprijs 3250 betalen, dus ik vroeg mij af of dit ook na oplevering - goedkoper - aan te passen valt ;) Krijg helaas geen model los gepeuterd..

Acties:
  • 0 Henk 'm!

  • Bo0bz
  • Registratie: April 2010
  • Laatst online: 13:55
@Dapdodo hoelang heb je al een HRSolar vat? Zelf niet al te beste er ervaringen mee: Problemen voelerbuis All Senz 300L voorraadvat (APS 300-WPS). Daarnaast is tot twee keer toe het elektrisch elementen gaan lekken (en vervangen) en sloeg de aardlekschakelaar door.

Nu een Fujitsu 300L boiler. Rebranded DJG vat.

[ Voor 21% gewijzigd door Bo0bz op 17-12-2021 06:26 ]

7360wp | 17*320 OZO | 6* 320 WNW | PVoutput | Loria 6008 | Fujitsu AGYG09LV | Gasloos sinds 10-07-2020


Acties:
  • 0 Henk 'm!

  • Dapdodo
  • Registratie: Mei 2019
  • Laatst online: 26-10 18:40
MWDKing schreef op donderdag 16 december 2021 @ 21:00:
[...]

Bedankt voor het meedenken :) .
De installateur installeert heel veel warmtepompen, maar relatief van mijn type (veel ELGA's). Meerdere keren hebben ze het bekeken, niet alleen voor dit probleem, maar ze weten niet wat ze anders kunnen doen. Er is ook een historie van installatiefouten met het apparaat van dezelfde installateur |:( . Dus ik heb er weinig vertrouwen in dat ze met een oplossing komen. Daarom verdiep ik me zelf in de materie, die ik bovendien interessant vindt.

Nog wat extra info. Kan het hier wat mee te maken hebben?;
  1. De binnenunit en het buffervat staan op dit moment in een koude garage (vrijwel buitentemperatuur) ivm een verbouwing. De leidingen zijn wel redelijk geisoleerd (maar geven zeker niet meer dan 200W warmte af).
  2. Ik heb de parameters HP030 en HP031 op 600 minuten gezet (dat is de vertraging van de eerste en tweede backup elektrische element als de Tsetpoint niet gehaald wordt), om zo te voorkomen dat het elektrisch element voor comfort gebruikt gaat worden.
waarschijnlijk niet gerelateerd, maar wel interessante info;
Als de WP een nacht of dag uit is geweest; Het elektrisch element blijft bij het opstarten van de warmtepomp langdurig aan omdat er niet aan de ontdooivoorwaarden voldaan wordt (aldus de WP zelf).
Ik heb de parameters HP030 en HP031 op 600 minuten gezet (dat is de vertraging van de eerste en tweede backup elektrische element als de Tsetpoint niet gehaald wordt), om zo te voorkomen dat het elektrisch element voor comfort gebruikt gaat worden. Alsnog gaat het elektrisch element langdurig aan als de compressor een tijdje uit is geweest. Voorbeeld van vorige week;
Tbuiten=2 C, Eerst draait de compressor normaal voor ca. 7 minuten, daarna gaat het elektrisch element (3kW) aan voor 30minuten (zonder compressor), daarna weer de compressor. Er zat geen ijs op de buitenunit. De toestand toen het elektrische element aan was was:
AM012 Status: 3 = werking in verwarmingsmodus
AM014 Substatus: 70 = er is niet voldaan aan de ontdooivoorwaarden. De compressor is gestopt. De bijverwarmingen werken.
Wat zijn de ontdooivoorwaarden en waarom zou daar niet aan voldaan worden?

Volgens een productexpert van Remeha kwam het omdat de buitentemperatuur onder de 10 graden lag en de WP daarom een ontdooicyclus wilde doen. Echter, de CV watertemperatuur was onder de 20 graden en bij deze compressor was dat niet genoeg. Het elektrisch element werd dan gebruikt om het water éérst op 20C te krijgen. In de tussentijd had het afgiftesysteem ook de circulatiepomp aangezet. Blijkbaar duurde het dan 20C om het CV water op termperatuur te krijgen, toen kon de WP zijn ontdooicyclus doen en toen pas verder op de compressor.

Overigens vindt ik die 20C maar een raar verhaal, want als ik in de specsheet kijk zie ik:
[Afbeelding]
Wat is dan de temperatuur van dat parallelbuffervat? Als die door de koude schuur onder de 20 is zijn de meldingen verklaarbaar. Echter kan je dat vat niet afsluiten zodat die direct de 20C van je vloer binnen krijgt en het dan niet nodig vind. Dit tot je verbouwing klaar is en het warmer is in je garage?

Acties:
  • +1 Henk 'm!

  • Dapdodo
  • Registratie: Mei 2019
  • Laatst online: 26-10 18:40
Bo0bz schreef op vrijdag 17 december 2021 @ 06:23:
@Dapdodo hoelang heb je al een HRSolar vat? Zelf niet al te beste er ervaringen mee: Problemen voelerbuis All Senz 300L voorraadvat (APS 300-WPS). Daarnaast is tot twee keer toe het elektrisch elementen gaan lekken (en vervangen) en sloeg de aardlekschakelaar door.

Nu een Fujitsu 300L boiler. Rebranded DJG vat.
Heb hem nu 3 maanden en het was de enigste die ik kon vinden met 200L en WP en Solar.
Geen element aangebracht, loopt via de elektrische kachel van de binnen unit.
Afwijkingen in temp zal ik eens naar kijken. Maar wel thermische pasta aangebracht omdat de huls te ruim is.
Zal er nog eens naar kijken. Maar heb ook een T in een spiraal zitten via T-stuk. Gezien het gemak waar mijn WP mee naar 50C vliegt en door de solar een keer naar 80C is geholpen lijkt het me voor nu mee te vallen.

[ Voor 4% gewijzigd door Dapdodo op 17-12-2021 08:04 ]


Acties:
  • +1 Henk 'm!

  • ronaldmathies
  • Registratie: Juni 2001
  • Niet online
Voor degene die aan het werk willen met mijn oplossing om de Procon A1M uit te lezen (of andere Modbus aansluitingen) m.b.v. mijn Tweakblog.

Ik heb de code aangepast omdat er een probleem kon ontstaan wanneer verschillende functie codes gebruikt worden i.c.m. dezelfde register waardes. Dit was niet mogelijk omdat je maar één functie code kon opgeven. Dit is gefixeerd, het argument f is komen te vervalen en bij de r[x] moet je nu als waarde functie, start register en lengte opgeven, bijvoorbeeld:

r1=3:52:4

Dit vertaald dan naar functie 3, start register 52 met een lengte van 4 dus 52, 53, 54, 55.

De output is hierdoor ook anders, alles wordt nu gegroepeerd per functie code:

code:
1
2
3
4
5
6
7
8
9
10
11
12
13
14
15
16
{
  "4": {
    "32":0,
    "56":3050,
    "57":3050,
    "58": 10
  },
  "3": {
    "60":1,
    "61":2,
    "62":1,
    "63":0,
    "64":0,
    "173":0
  }
}


De code in de Tweakblog is bijgewerkt. Ook zijn de limieten opgeschoeft, je kan nu maximaal 32 r[x] waarden opgeven met ieder een lengte van maximaal 16.

De Tweakblog is hier te vinden:

De opinie van...: DIY Modbus naar Wifi Bridge

3015 Wp-z 5360 Wp-nno op 2 x SMA-SB3600 TL-21, Warmtepomp: ERSC-VM2CR2 / PUHZ-SHW140 YHA, WTW Q350, EV Kia Ev6 GT-Line


Acties:
  • 0 Henk 'm!

  • wervisser
  • Registratie: Oktober 2006
  • Laatst online: 24-10 10:08
Ik ben een Panasonic Aquarea T-CAP WH-MXC12J9E8 aan het vergelijken met een Mitsubishi PUZ-WM112 YAA (gewone Power Inverter, geen Zubadan).

Beide units presteren qua temperatuur en COP redelijk gelijkwaardig. Het verschil in geluid is daarentegen 5dB. De manier van meten wordt echter niet beschreven, maar dit is best een aardig verschil.

Iemand toevallig al ervaring met een van deze R32 modellen?

Acties:
  • 0 Henk 'm!

  • FrancD
  • Registratie: September 2018
  • Laatst online: 24-10 10:37
@ocaj

@koevlaas2 komt bij mij binnenkort dezelfde WP installeren als bij jou. Hoe bevalt de machine tot nu toe?

SUZ-SWM80VA + ERSD-VM2D / PV 6kWp zuidwest / gasloos per 1 maart 2022


Acties:
  • 0 Henk 'm!

  • WillemSuper
  • Registratie: April 2021
  • Laatst online: 07-07 14:42
wervisser schreef op vrijdag 17 december 2021 @ 07:57:
Ik ben een Panasonic Aquarea T-CAP WH-MXC12J9E8 aan het vergelijken met een Mitsubishi PUZ-WM112 YAA (gewone Power Inverter, geen Zubadan).

Beide units presteren qua temperatuur en COP redelijk gelijkwaardig. Het verschil in geluid is daarentegen 5dB. De manier van meten wordt echter niet beschreven, maar dit is best een aardig verschil.

Iemand toevallig al ervaring met een van deze R32 modellen?
Ik ben sinds kort de zubadan 112 op r410 draaien. Deze is stiller dan de daikin altherma 8kw hybride die ervoor stond.

Acties:
  • +3 Henk 'm!

  • Proton_
  • Registratie: November 2011
  • Laatst online: 16:37

Proton_

Moderator Wonen & Mobiliteit 

Team Welles

Topicstarter
Het gaat hier wel eens over de hysterese van de standaardthermostaat, en voor Vaillant is daar nog weinig over gemeld.
Dus bij deze: de VRC720 heeft met regelstrategie Uitgebreid bij mij een hysterese van ca 0,1 graad. Ik verwacht dat er een kleine integrator (graadminutenregeling) achter zit, omdat hij niet direct reageert op een verhoging/verlaging van de kamertemperatuur, dus bij andere huizen zou dit in de praktijk iets anders kunnen uitpakken.
De regelstrategie is een combinatie van weersafhankelijk met ruimtecompensatie en aan/uit, met een weekschema voor de setpoints.

Het ik-wil-een-warmtepomp FAQ topic- '23 MG5, douchen met wtw en Auer Edel Eau, verwarming met Vaillant Arotherm Plus.


Acties:
  • +1 Henk 'm!

  • Nous112
  • Registratie: Maart 2021
  • Laatst online: 25-10 23:41
Haodeyoude schreef op vrijdag 17 december 2021 @ 05:11:
Heeft iemand hier ervaring met een lucht/water systeem uit een nieuwbouw waar later een koelfunctie aan toegevoegd/op geactiveerd is? Ik moet voor koelen als optieprijs 3250 betalen, dus ik vroeg mij af of dit ook na oplevering - goedkoper - aan te passen valt ;) Krijg helaas geen model los gepeuterd..
Wij hebben een Nefit Compress 7400 monoblock die de mogelijkheid heeft tot koelen. Bij ons is de vloerverwarming h.o.h. 10 cm gelegd. Het enige wat extra noodzakelijk is een thermostaat met dauwsensor 1010H en een dauwsensor op je cv leidingen. Dat kost bij elkaar nog geen €200 meer denk ik. De warmtepomp heeft bij ons standaard deze functie aan boord. Maar als het noodzakelijk is om h.o.h. te verkleinen van 15 naar 10 cm kan dat ook een prijsverhoging geven. I.p.v. de extra kosten zou je ook kunnen overwegen om airconditioning te kopen, deze zullen beter koelen dan de topkoeling van een warmtepomp.

Acties:
  • 0 Henk 'm!

  • falconz
  • Registratie: September 2003
  • Laatst online: 24-09 22:28
MWDKing schreef op donderdag 16 december 2021 @ 21:00:
[...]
Ik heb de parameters HP030 en HP031 op 600 minuten gezet. Voorbeeld van vorige week;
Tbuiten=2 C, Eerst draait de compressor normaal voor ca. 7 minuten, daarna gaat het elektrisch element (3kW) aan voor 30minuten (zonder compressor)
Weet je zeker dat het 600 minuten is een niet 600 seconden? Dat zit namelijk wel heel dicht in de buurt bij de 7 minuten waar je het over hebt...

Acties:
  • 0 Henk 'm!

  • H143
  • Registratie: Juli 2006
  • Laatst online: 13:28
ik heb een vraag voor de Mitsubishi SUZ80 eigenaren
wat is het laagste thermische vermogen waar jullie de warmtepomp langere tijd op hebben zien draaien?

Acties:
  • 0 Henk 'm!

  • ronaldmathies
  • Registratie: Juni 2001
  • Niet online
Even een paar vraagjes aan degene die wat meer inhoudelijk weten over de ERSC-VM2CR2 / PUHZ-SHW140 YHA.

Bij het uitlezen van mijn WP via een Procon MelcoBEMS MINI (A1M) kom ik het volgende tegen:

Als ik de frequentie opvraag dan krijg ik in normale modus de hele ochtend een frequentie van gemiddeld 34, soms 30Hzsoms 36Hz.

Bij het verwarmen van mijn SWW ging hij omhoog naar 56Hz.

Wat is eigenlijk de maximale Hz wat gehaald kan worden? is dit 60Hz?

En dan nog een andere vraag, als ik de 3-weg klep en de 2-weg klep uitlees dan:

Registers:
152 3-wegklep AAN/UIT
153 2-wegklep AAN/UIT

Is tijdens het normaal draaien zo dat de drie weg klep uit staat en de twee weg klep aan staat
En tijdens de SWW run staat de drieweg klep aan en de twee weg klep uit.

Bij geen van de twee staan ze allebei uit, ik zie geen andere mogelijkheid om te bepalen of er nu een normale run is, of dat er een SWW run is, is dit dan de enige manier om dit te bepalen? ik zie geen andere registers die hier iets over kunnen zeggen.

3015 Wp-z 5360 Wp-nno op 2 x SMA-SB3600 TL-21, Warmtepomp: ERSC-VM2CR2 / PUHZ-SHW140 YHA, WTW Q350, EV Kia Ev6 GT-Line


Acties:
  • +1 Henk 'm!
ronaldmathies schreef op vrijdag 17 december 2021 @ 15:54:
Even een paar vraagjes aan degene die wat meer inhoudelijk weten over de ERSC-VM2CR2 / PUHZ-SHW140 YHA.

Bij het uitlezen van mijn WP via een Procon MelcoBEMS MINI (A1M) kom ik het volgende tegen:

Als ik de frequentie opvraag dan krijg ik in normale modus de hele ochtend een frequentie van gemiddeld 34, soms 30Hzsoms 36Hz.

Bij het verwarmen van mijn SWW ging hij omhoog naar 56Hz.

Wat is eigenlijk de maximale Hz wat gehaald kan worden? is dit 60Hz?
Dat is temperatuurafhankelijk. Bij strenge vorst gaat ie wel richting de 100. @Grolsch heeft een type wat meer op de jouwe lijkt en weet hier wel meer van. Maar als je even zoekt in dit topic (en zijn voorganger(s)) op Hz, dan vind je vast ook wel het een en ander.
En dan nog een andere vraag, als ik de 3-weg klep en de 2-weg klep uitlees dan:

Registers:
152 3-wegklep AAN/UIT
153 2-wegklep AAN/UIT

Is tijdens het normaal draaien zo dat de drie weg klep uit staat en de twee weg klep aan staat
En tijdens de SWW run staat de drieweg klep aan en de twee weg klep uit.

Bij geen van de twee staan ze allebei uit, ik zie geen andere mogelijkheid om te bepalen of er nu een normale run is, of dat er een SWW run is, is dit dan de enige manier om dit te bepalen? ik zie geen andere registers die hier iets over kunnen zeggen.
Dat moet je doen met register 152. Via Melcloud krijg ik gewoon de status van de unit (verwarmen / koelen / sww / legionella etc) binnen. Dan is dat wat makkelijker.
En er zijn twee registers omdat het (zie installatiehandleiding) ook mogelijk is om met ipv 1 driewegklep te werken met twee open/dicht-kleppen om te switchen tussen SWW en verwarmen/koelen. Geen idee overigens waarom je voor die configuratie zou kiezen, want dat is meer werk met aanleggen, en je hebt meer materiaalkosten. Bovendien is het veel minder fail-safe.
En uiteraard kunnen 152 en 153 niet allebei uit zijn, want dan kan is er geen flow meer en kan de WP zijn warmte niet meer kwijt, wat schade aan de WP kan opleveren. Ze zullen bij Mitsubishi dus wel moeite hebben gedaan om die stand te voorkomen.

[ Voor 7% gewijzigd door Andrehj op 17-12-2021 16:16 ]

WP: ME PUHZ-SW75YAA + ERSD-VM2D + EV-WP-TWS-1W 300; AC: ME MXZ-2F42VF + 2x MSZ-LN25VGV; PV: 14.08 kWp O/W + SMA STP 8.0; Vent: Zehnder Q600 ERV + Ubbink AirExcellent.


Acties:
  • 0 Henk 'm!

  • ronaldmathies
  • Registratie: Juni 2001
  • Niet online
Andrehj schreef op vrijdag 17 december 2021 @ 16:12:
[...]

Dat is temperatuurafhankelijk. Bij strenge vorst gaat ie wel richting de 100. @Grolsch heeft een type wat meer op de jouwe lijkt en weet hier wel meer van. Maar als je even zoekt in dit topic (en zijn voorganger(s)) op Hz, dan vind je vast ook wel het een en ander.

[...]

Dat moet je doen met register 152. Via Melcloud krijg ik gewoon de status van de unit (verwarmen / koelen / sww / legionella etc) binnen. Dan is dat wat makkelijker.
En er zijn twee registers omdat het (zie installatiehandleiding) ook mogelijk is om met ipv 1 driewegklep te werken met twee open/dicht-kleppen om te switchen tussen SWW en verwarmen/koelen. Geen idee overigens waarom je voor die configuratie zou kiezen, want dat is meer werk met aanleggen, en je hebt meer materiaalkosten. Bovendien is het veel minder fail-safe.
En uiteraard kunnen 152 en 153 niet allebei uit zijn, want dan kan is er geen flow meer en kan de WP zijn warmte niet meer kwijt, wat schade aan de WP kan opleveren. Ze zullen bij Mitsubishi dus wel moeite hebben gedaan om die stand te voorkomen.
152 en 153 zijn bij mij alle bij uit wanneer de warmtepomp niets aan het doen is :P

Aleen 152 is voor mij niet voldoende om dat te achterhalen, 152 is een aan of uit register. Of ik moet het combineren met bijvoorbeeld dat er een frequentie is.

Mij viel op dat tijdens de SWW run register 152 op Aan staat en 153 op Uit. En dat bij de normale verwarming het register 152 op Uit staat en 153 op Aan (dus omgekeerd van SWW run).

Over die Hz, ik zie dat de max voor het register 255Hz is, ik dacht alleen dat volgens de documentatie ik overal max 60Hz zag staan dat dit dan ook het maximum was.

3015 Wp-z 5360 Wp-nno op 2 x SMA-SB3600 TL-21, Warmtepomp: ERSC-VM2CR2 / PUHZ-SHW140 YHA, WTW Q350, EV Kia Ev6 GT-Line


Acties:
  • +2 Henk 'm!

  • koevlaas2
  • Registratie: Januari 2015
  • Laatst online: 26-10 10:01
FrancD schreef op vrijdag 17 december 2021 @ 10:49:
@ocaj

@koevlaas2 komt bij mij binnenkort dezelfde WP instaleren als bij jou. Hoe bevalt de machine tot nu toe?
Even uit mijn hoofd is @ocaj zo blij als een hond met 7 staarten 8)

13,1 kWp, Ecodan R32 7,5 , WTW ventilatie, Daikin FTXM35M(R) (5x), Doorstroomverwarmer, Douche WTW, Emco Novette Twin met LFP accu 51.2V 40Ah, Opel Vivaro DC L3H1 75kW (12-2022).


Acties:
  • 0 Henk 'm!

  • koevlaas2
  • Registratie: Januari 2015
  • Laatst online: 26-10 10:01
H143 schreef op vrijdag 17 december 2021 @ 15:41:
ik heb een vraag voor de Mitsubishi SUZ80 eigenaren
wat is het laagste thermische vermogen waar jullie de warmtepomp langere tijd op hebben zien draaien?
Die van mij draait heel veel op 5 kw, maar dat is bij lange na niet het laagste vermogen.
Eigenlijk gaat ie ook niet lager dan dat bij mij, ik zal eens de temperatuur verlagen om te kijken wat het laagste is.

13,1 kWp, Ecodan R32 7,5 , WTW ventilatie, Daikin FTXM35M(R) (5x), Doorstroomverwarmer, Douche WTW, Emco Novette Twin met LFP accu 51.2V 40Ah, Opel Vivaro DC L3H1 75kW (12-2022).


Acties:
  • 0 Henk 'm!

  • koevlaas2
  • Registratie: Januari 2015
  • Laatst online: 26-10 10:01
Haodeyoude schreef op vrijdag 17 december 2021 @ 05:11:
Heeft iemand hier ervaring met een lucht/water systeem uit een nieuwbouw waar later een koelfunctie aan toegevoegd/op geactiveerd is? Ik moet voor koelen als optieprijs 3250 betalen, dus ik vroeg mij af of dit ook na oplevering - goedkoper - aan te passen valt ;) Krijg helaas geen model los gepeuterd..
Als dit later te activeren is kost dat vast geen €3200,- , maar als het om andere hardware gaat is het later nog best een dingetje.
Bij sommige warmtepompen is het een kwestie van een jumper of draadje.
Zou wel handig zijn als je het merk weet ?

13,1 kWp, Ecodan R32 7,5 , WTW ventilatie, Daikin FTXM35M(R) (5x), Doorstroomverwarmer, Douche WTW, Emco Novette Twin met LFP accu 51.2V 40Ah, Opel Vivaro DC L3H1 75kW (12-2022).


Acties:
  • 0 Henk 'm!

  • JVR2
  • Registratie: November 2021
  • Laatst online: 18-03-2023
Hallo iedereen,

Ik ben mij de laatste weken wat aan het verdiepen in de werking van onze warmtepomp, om zo wat meer inzicht te krijgen in het feit of het toestel al dan niet optimaal functioneert (bijvoorbeeld niet al te veel nutteloze start/stops) ...

Qua verwarming van de woning is het wel okee, in die zin dat het bij de huidige omstandigheden geen probleem is om de woning op temperatuur te brengen, maar bij het analyseren van de grafieken stoot ik toch op een aantal vaststellingen waar ik niet onmiddellijk een zinvolle verklaring voor kan vinden.
Misschien is er wel iemand die mij op de goede weg kan zetten ...

Eerst wat informatie:

-> We hebben enkel vloerverwarming, dus geen gebruik van radiatoren.
-> Het is een modulerende warmtepomp.
-> De regeling gebeurt op basis van een compensatiecurve (stooklijn):
Afbeeldingslocatie: https://tweakers.net/i/2amvyHyGRCIPMyZQTnQWySI96Cc=/full-fit-in/4920x3264/filters:max_bytes(3145728):no_upscale():strip_icc():fill(white):strip_exif()/f/image/30uss9G7evBlAXFZVem21qvH.jpg?f=user_large

-> Verder heeft ook dit volgens mij te maken met de regeling:
Afbeeldingslocatie: https://tweakers.net/i/RWFoa8YLO-SFFrmq0_g8cBTzbJI=/full-fit-in/4920x3264/filters:max_bytes(3145728):no_upscale():strip_icc():fill(white):strip_exif()/f/image/6rsmPRgS4l6NuhDI21rKVO6V.jpg?f=user_large

Volgens mij betekent dit dat de WP mag werken tot de aanvoertemperatuur 5 graden boven de temperatuur uitstijgt die gevraagd wordt door de stooklijn (op basis van gemeten buitentemperatuur dus), en dat de pomp dan uitgeschakeld wordt. En dat hij weer opspringt vanaf de aanvoertemperatuur 5 graden onder de gevraagde temperatuur gedaald is. Ik vermoed dat dit niet eens de goede instellingen zijn voor vloerverwarming (denk dat die afwijkingen kleiner moeten ingesteld worden), maar dat is alleszins de default instelling.

-> Bij het opnemen van de grafiek hieronder stond de thermostaat op 30 graden. De thermostaat dient enkel om de WP uit te schakelen als een bepaalde ruimtetemperatuur bereikt wordt, maar de temperatuur van het aanvoerwater wordt gestuurd door de stooklijn. Ik zette die nu tijdelijk op 30 omdat ik er zeker wilde van zijn dat de thermostaat nergens ingreep op het gedrag van de warmtepomp, en dat eventuele AAN/UIT dus getriggerd zouden worden door de WP zelf .


Wat ik nu concreet zou willen weten, of anders gesteld “wat ik niet goed kan verklaren” is het volgende:
Laat ons even kijken naar de modus van de warmtepomp:
Afbeeldingslocatie: https://tweakers.net/i/0SVA93Oqy3Q1I6iWGhALax_ZLX4=/800x/filters:strip_icc():strip_exif()/f/image/nQKCjhyLA6U2HGFhx7e2eyGj.jpg?f=fotoalbum_large

We merken op dat hij 3 keer ontdooid heeft; prima, geen problemen mee, dat is wellicht zeer normaal aangezien de buitentemperatuur varieert tussen 3 en 5 graden. Een buitentemperatuur tussen 3 en 5 graden betekent een gewenste aanvoertemperatuur van 29 graden volgens de compensatiecurve. 3 keer ontdooien, dat betekent 3 keer een terugval in de aanvoertemperatuur, en dat zien we ook: 3 keer valt de aanvoertemperatuur duidelijk terug onder de retourtemperatuur.
Afbeeldingslocatie: https://tweakers.net/i/8IOMLZ0fDHt_4NQUE0SStAOgcsk=/800x/filters:strip_icc():strip_exif()/f/image/6qp6gGhWZZ1EcfNqwO9iLrJ1.jpg?f=fotoalbum_large

Maar naast die 3 ontdooicycli schakelt hij nog een aantal keren, en het lijkt erop dat hij gewoon UIT gaat, om nagenoeg onmiddellijk weer AAN te gaan. En het valt mij ook op dat in die gevallen de aanvoertemperatuur veel minder daalt, maar ongeveer tot op het niveau van de retour.
Kan er iemand dit verklaren, of daar een zinvolle uitleg aan geven?

Zoals hierboven gezegd is -op basis van de compensatiecurve- de gewenste aanvoertemperatuur 29 graden.
Volgens de instelling (+5 -5 in WP thermo) zou ik verwachten dat de regeling als volgt werkt:
=> als de aanvoertemperatuur boven 34 graden gaat (=29 + 5), dan moet de compressor uitgeschakeld worden
=> als de aanvoertemperatuur terug daalt onder 24 graden (29 - 5), dan moet de compressor opnieuw ingeschakeld worden.

Je ziet duidelijk dat de aanvoertemperatuur niet eens in de buurt komt van 34 graden; de maximumtemperatuur in de grafiek is 30,5 graden. Dus tot op dit moment heb ik nog altijd geen enkele reden gevonden waarom die pomp uitschakelt. Moest dat nu gebeuren op het moment dat het aanvoerwater 35 graden was dan zou ik zeggen "a ja, heel normaal, want volgens de regeling moet hij uitschakelen vanaf 34 graden".
Omgekeerd ook, indien de aanvoertemperatuur fel zou dalen en in de buurt van 24 graden komen, dan zou ik het -volgens huidige instellingen- begrijpen als hij weer zou aanslaan. Maar ook dat is niet het geval.
Dus “iets” moet ervoor zorgen dat de pomp beslist van even UIT/AAN te gaan, maar dat lijkt me niet de aanvoertemperatuur te zijn. Ik zie ook geen aanleiding in het verloop van de aanvoer, want net voordat de aanvoertemperatuur duikt, is de curve gewoon vlak ...

Iemand enig idee wat de UIT/AAN kan triggeren? "Pendelen" is dat toch niet, of wel? Ik zou bij pendelgedrag eerder verwachten dat je dit kan vaststellen op basis van de aanvoer- en retourtemperatuur ...

Acties:
  • 0 Henk 'm!
JVR2 schreef op vrijdag 17 december 2021 @ 17:50:
Hallo iedereen,

Ik ben mij de laatste weken wat aan het verdiepen in de werking van onze warmtepomp, om zo wat meer inzicht te krijgen in het feit of het toestel al dan niet optimaal functioneert (bijvoorbeeld niet al te veel nutteloze start/stops) ...
Heb je dit topic al doorgelezen? De regeling van de Mitsubishi warmtepompen is de laatste tijd al vaak besproken.

WP: ME PUHZ-SW75YAA + ERSD-VM2D + EV-WP-TWS-1W 300; AC: ME MXZ-2F42VF + 2x MSZ-LN25VGV; PV: 14.08 kWp O/W + SMA STP 8.0; Vent: Zehnder Q600 ERV + Ubbink AirExcellent.


Acties:
  • +1 Henk 'm!
Andrehj schreef op vrijdag 17 december 2021 @ 16:12:
[...]

Dat is temperatuurafhankelijk. Bij strenge vorst gaat ie wel richting de 100. @Grolsch heeft een type wat meer op de jouwe lijkt en weet hier wel meer van. Maar als je even zoekt in dit topic (en zijn voorganger(s)) op Hz, dan vind je vast ook wel het een en ander.

[...]
@ronaldmathies

Afgelopen zaterdag heb ik nog 102Hz gezien., bij -2.

Sww draait normaal rond de 60hz

PVOUPUT - 13.400WP - Twente


Acties:
  • 0 Henk 'm!

  • MWDKing
  • Registratie: Januari 2011
  • Laatst online: 26-10 13:14
falconz schreef op vrijdag 17 december 2021 @ 13:30:
[...]

Weet je zeker dat het 600 minuten is een niet 600 seconden? Dat zit namelijk wel heel dicht in de buurt bij de 7 minuten waar je het over hebt...
Scherp gezien. De eenheid is 600 minuten, maar.... ik heb de Franse handleiding eens bekeken (want de binnenunit is van Frans fabrikaat) en ik zie dat de Nederlandse slecht vertaald is! |:( Start en stop is door elkaar gehaald. En ipv 'de volgende generator' had er moeten staan 'de eerste backup'.

Afbeeldingslocatie: https://tweakers.net/i/feABCkcBk_er3i0hUkSw7352h0U=/800x/filters:strip_exif()/f/image/xmvumtm7cCr4u9qTZL052iPR.png?f=fotoalbum_large

Maargoed, default staat starten op 0 min ( direct :? ) en stoppen op 4 min. Ik heb beide op 600 min. Ik zal startvertraging eens op 594 zetten en stoppen op 600. Kijken of dat wat verandert.

Acties:
  • 0 Henk 'm!

  • MWDKing
  • Registratie: Januari 2011
  • Laatst online: 26-10 13:14
Dapdodo schreef op vrijdag 17 december 2021 @ 07:11:
[...]

Wat is dan de temperatuur van dat parallelbuffervat? Als die door de koude schuur onder de 20 is zijn de meldingen verklaarbaar. Echter kan je dat vat niet afsluiten zodat die direct de 20C van je vloer binnen krijgt en het dan niet nodig vind. Dit tot je verbouwing klaar is en het warmer is in je garage?
In het buffervat kan helaas geen sensor worden geplaatst (geen sonde buis). Ik zie natuurlijk we de temperatuur die de WP binnenkrijgt op zijn retour en die is boven de 20C.. Afsluiten van het vat gaat helaas niet o.a. door het ontbreken van afsluiters. Ik laat nu de verwarming gewoon rustig doorlopen en zorg dat de temperatuur altijd hoog genoeg blijft.

Dit was het gedrag vandaag (ca. 8.6C buitentemperatuur). Verwarming binnen op 19C constant.
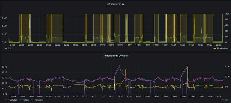
Vrij netjes denk ik. Je ziet SWW productie rond 16:00.

Begrijp alleen niet of de 100% modulatie echt zo is, of dat dit gewoon een beetje gaar is in de Opentherm protocol implementatie van de WP. Ik zie wel het stroomverbruik variëren, maar is dat een teken van moduleren? Volgens mij kan dat ook gebeuren bij een simpele aan/uit motorschakelaar.

Afbeeldingslocatie: https://tweakers.net/i/1_oldg72ubOhhvm9EraDjqXmExU=/800x/filters:strip_exif()/f/image/83weHgTX2bXmjR5M9h50IbxE.png?f=fotoalbum_large

Over 24 uur gezien, ziet het er zo uit.
Afbeeldingslocatie: https://tweakers.net/i/YGG_gsjGu-4VY6H2oMiCGfZqN54=/800x/filters:strip_exif()/f/image/maHYAmYzbV2uhTCqF5KMkeIn.png?f=fotoalbum_large

[ Voor 10% gewijzigd door MWDKing op 17-12-2021 20:30 ]


Acties:
  • 0 Henk 'm!

  • Sunri5e
  • Registratie: December 2003
  • Laatst online: 12:54
Ik heb een raar probleem. Ik heb een Nice SHB10 warmtepomp met daarop aangesloten een Evo Home systeem. Boven zijn de slaapkamers, overloop en badkamer geregeld met servo's op de vloerverwarmingverdeler op deze verdieping. Elke ruimte is een eigen zone. Hier gaat het allemaal goed. Beneden (genaamd woonkamer als zone) hebben we ook een aparte verdeler voor de vloerverwarming. Echter is de begane grond 1 zone en wordt deze geregeld met een tweewegklep (ook aangestuurd door Evo Home). Wat het probleem is is dat het beneden veel warmer wordt dan de ingestelde temperatuur op de thermostaat. We willen het beneden graag 21 graden hebben maar het is op dit moment 22.5 graden. Je zou dan verwachten dat de tweewegklep niet meer open gaat omdat het te warm is maar dit gebeurd dus wel waardoor er een paar keer per uur toch nog gewoon bijgestookt wordt op de begane grond. Met als resultaat dat het 22.5 graden blijft. Iemand een idee wat het kan zijn? Ligt dit aan een instelling van de warmtepomp op die van de Evo Home?

Als ik in het systeemoverzicht kijk is er op een of andere manier nog wel vraag naar warmte. Of heb ik dat mis? Waar kan dit nou aan liggen?Afbeeldingslocatie: https://tweakers.net/i/rwkFKdU_1gOk5rAHAOPqJEsc2ns=/800x/filters:strip_icc():strip_exif()/f/image/N3HTHEbHhb6CaMgvAmFseB2m.jpg?f=fotoalbum_large

[ Voor 21% gewijzigd door Sunri5e op 19-12-2021 09:39 ]


Acties:
  • 0 Henk 'm!

  • DeltaT
  • Registratie: Januari 2016
  • Laatst online: 07-09 11:13
Volgens mij de Evo Home, de warmtepomp antwoord een vraag van iets en gezien dat alles door de Evo Home wordt aangestuurd…

Acties:
  • 0 Henk 'm!

  • edkok
  • Registratie: November 2021
  • Laatst online: 05-08 23:41
AdrianL schreef op donderdag 16 december 2021 @ 12:59:
[...]

Zou je de link kunnen delen? Ik vraag me nu af of het het 'risico' waard is om te voorkomen dat het geld dat ik aan de warmtepomp ga uitgeven in Box 3 wordt belast.
Het is geen link, het was een chat met een HD medewerker. Maar volgens mij kun je in dit jaar nog aanschaffen als je volgend jaar installeert. Het moet wel door een bedrijf gedaan worden om de subsidie te krijgen. Dus als je het zo met het bedrijf afspreekt... maar of vooruit betalen een goed idee is..

Acties:
  • 0 Henk 'm!

  • koevlaas2
  • Registratie: Januari 2015
  • Laatst online: 26-10 10:01
JVR2 schreef op vrijdag 17 december 2021 @ 17:50:
Hallo iedereen,

Ik ben mij de laatste weken wat aan het verdiepen in de werking van onze warmtepomp, om zo wat meer inzicht te krijgen in het feit of het toestel al dan niet optimaal functioneert (bijvoorbeeld niet al te veel nutteloze start/stops) ...

Qua verwarming van de woning is het wel okee, in die zin dat het bij de huidige omstandigheden geen probleem is om de woning op temperatuur te brengen, maar bij het analyseren van de grafieken stoot ik toch op een aantal vaststellingen waar ik niet onmiddellijk een zinvolle verklaring voor kan vinden.
Misschien is er wel iemand die mij op de goede weg kan zetten ...

Eerst wat informatie:

-> We hebben enkel vloerverwarming, dus geen gebruik van radiatoren.
-> Het is een modulerende warmtepomp.
-> De regeling gebeurt op basis van een compensatiecurve (stooklijn):
[Afbeelding]

-> Verder heeft ook dit volgens mij te maken met de regeling:
[Afbeelding]

Volgens mij betekent dit dat de WP mag werken tot de aanvoertemperatuur 5 graden boven de temperatuur uitstijgt die gevraagd wordt door de stooklijn (op basis van gemeten buitentemperatuur dus), en dat de pomp dan uitgeschakeld wordt. En dat hij weer opspringt vanaf de aanvoertemperatuur 5 graden onder de gevraagde temperatuur gedaald is. Ik vermoed dat dit niet eens de goede instellingen zijn voor vloerverwarming (denk dat die afwijkingen kleiner moeten ingesteld worden), maar dat is alleszins de default instelling.

-> Bij het opnemen van de grafiek hieronder stond de thermostaat op 30 graden. De thermostaat dient enkel om de WP uit te schakelen als een bepaalde ruimtetemperatuur bereikt wordt, maar de temperatuur van het aanvoerwater wordt gestuurd door de stooklijn. Ik zette die nu tijdelijk op 30 omdat ik er zeker wilde van zijn dat de thermostaat nergens ingreep op het gedrag van de warmtepomp, en dat eventuele AAN/UIT dus getriggerd zouden worden door de WP zelf .


Wat ik nu concreet zou willen weten, of anders gesteld “wat ik niet goed kan verklaren” is het volgende:
Laat ons even kijken naar de modus van de warmtepomp:
[Afbeelding]

We merken op dat hij 3 keer ontdooid heeft; prima, geen problemen mee, dat is wellicht zeer normaal aangezien de buitentemperatuur varieert tussen 3 en 5 graden. Een buitentemperatuur tussen 3 en 5 graden betekent een gewenste aanvoertemperatuur van 29 graden volgens de compensatiecurve. 3 keer ontdooien, dat betekent 3 keer een terugval in de aanvoertemperatuur, en dat zien we ook: 3 keer valt de aanvoertemperatuur duidelijk terug onder de retourtemperatuur.
[Afbeelding]

Maar naast die 3 ontdooicycli schakelt hij nog een aantal keren, en het lijkt erop dat hij gewoon UIT gaat, om nagenoeg onmiddellijk weer AAN te gaan. En het valt mij ook op dat in die gevallen de aanvoertemperatuur veel minder daalt, maar ongeveer tot op het niveau van de retour.
Kan er iemand dit verklaren, of daar een zinvolle uitleg aan geven?

Zoals hierboven gezegd is -op basis van de compensatiecurve- de gewenste aanvoertemperatuur 29 graden.
Volgens de instelling (+5 -5 in WP thermo) zou ik verwachten dat de regeling als volgt werkt:
=> als de aanvoertemperatuur boven 34 graden gaat (=29 + 5), dan moet de compressor uitgeschakeld worden
=> als de aanvoertemperatuur terug daalt onder 24 graden (29 - 5), dan moet de compressor opnieuw ingeschakeld worden.

Je ziet duidelijk dat de aanvoertemperatuur niet eens in de buurt komt van 34 graden; de maximumtemperatuur in de grafiek is 30,5 graden. Dus tot op dit moment heb ik nog altijd geen enkele reden gevonden waarom die pomp uitschakelt. Moest dat nu gebeuren op het moment dat het aanvoerwater 35 graden was dan zou ik zeggen "a ja, heel normaal, want volgens de regeling moet hij uitschakelen vanaf 34 graden".
Omgekeerd ook, indien de aanvoertemperatuur fel zou dalen en in de buurt van 24 graden komen, dan zou ik het -volgens huidige instellingen- begrijpen als hij weer zou aanslaan. Maar ook dat is niet het geval.
Dus “iets” moet ervoor zorgen dat de pomp beslist van even UIT/AAN te gaan, maar dat lijkt me niet de aanvoertemperatuur te zijn. Ik zie ook geen aanleiding in het verloop van de aanvoer, want net voordat de aanvoertemperatuur duikt, is de curve gewoon vlak ...

Iemand enig idee wat de UIT/AAN kan triggeren? "Pendelen" is dat toch niet, of wel? Ik zou bij pendelgedrag eerder verwachten dat je dit kan vaststellen op basis van de aanvoer- en retourtemperatuur ...
Wat voor thermostaat zit er aan de machine ?

13,1 kWp, Ecodan R32 7,5 , WTW ventilatie, Daikin FTXM35M(R) (5x), Doorstroomverwarmer, Douche WTW, Emco Novette Twin met LFP accu 51.2V 40Ah, Opel Vivaro DC L3H1 75kW (12-2022).


Acties:
  • 0 Henk 'm!

  • Remco45
  • Registratie: Januari 2013
  • Laatst online: 25-10 10:40
JVR2 schreef op vrijdag 17 december 2021 @ 17:50:
Hallo iedereen,

Ik ben mij de laatste weken wat aan het verdiepen in de werking van onze warmtepomp [...]
Graag wat meer informatie:
Welke buiten- en binnenunit?
Hoe aangesloten?
Welke thermostaat?
Welke regeling is er ingesteld?
Volgens mij betekent dit dat de WP mag werken tot de aanvoertemperatuur 5 graden boven de temperatuur uitstijgt die gevraagd wordt door de stooklijn (op basis van gemeten buitentemperatuur dus), en dat de pomp dan uitgeschakeld wordt. En dat hij weer opspringt vanaf de aanvoertemperatuur 5 graden onder de gevraagde temperatuur gedaald is. [...]
Op zich klopt dat, maar sommige instellingen werken alleen in een bepaalde mode/regeling.
Voor het meten van de flowtemperature (aanvoertemperatuur) zou de waterpomp tenminste regelmatig moeten gaan lopen om die watertemperatuur te meten, danwel constant aan moeten staan.
Daarom vermoed ik - maar ik heb dat nog nooit getest - dat deze instelling behoort bij de Target Flow Temperature regeling (symbool thermometer met rechts daarvan een waterdruppel).
Wellicht weet @koevlaas2 daar meer van.

Vandaar dat het belangrijk is hoe de WP nu de verwarming regelt.

EDIT: zie net dat @koevlaas2 ook reageerde toen ik het service manual aan het napluizen was ;)

[ Voor 3% gewijzigd door Remco45 op 18-12-2021 00:32 ]

Mitsubishi Zubadan 11,2 kW; 14500 Wp (6100 Oost en 8400 West)


Acties:
  • 0 Henk 'm!

  • fmb
  • Registratie: Januari 2002
  • Laatst online: 26-10 13:27

fmb

Sunri5e schreef op vrijdag 17 december 2021 @ 22:01:
Ik heb een raar probleem. Ik heb een Nice SHB10 warmtepomp met daarop aangesloten een Evo Home systeem. Boven zijn de slaapkamers, overloop en badkamer geregeld met servo's op de vloerverwarmingverdeler op deze verdieping. Elke ruimte is een eigen zone. Hier gaat het allemaal goed. Beneden hebben we ook een aparte verdeler voor de vloerverwarming. Echter is de begane grond 1 zone en wordt deze geregeld met een tweewegklep (ook aangestuurd door Evo Home). Wat het probleem is is dat het beneden veel warmer wordt dan de ingestelde temperatuur op de thermostaat. We willen het beneden graag 21 graden hebben maar het is op dit moment 22.5 graden. Je zou dan verwachten dat de tweewegklep niet meer open gaat omdat het te warm is maar dit gebeurd dus wel waardoor er een paar keer per uur toch nog gewoon bijgestookt wordt op de begane grond. Met als resultaat dat het 22.5 graden blijft. Iemand een idee wat het kan zijn? Ligt dit aan een instelling van de warmtepomp op die van de Evo Home?
Heb je al een keer op de Evohome in de gaten gehouden welke ruimte/zone warmtevraag heeft?

WP: Remeha Elga Ace 6kW. PV: 14 x 310 wp Suntech + 10 x 380 wp Q-Cells, micro omvormers IQ7 & IQ7+ Enphase.


Acties:
  • 0 Henk 'm!

  • Strider
  • Registratie: November 2001
  • Laatst online: 16:44
Vandaag gaf Hurks aan dat vloerverwarming met HoH 100mm meer energie kost dan HoH 150mm, omdat er meer water door de slangen stroomt wat opgewarmd moet worden.

Hopelijk klopt hier niets van? :P

BlaBlaBla


Acties:
  • +1 Henk 'm!

  • flippy
  • Registratie: December 2001
  • Niet online

flippy

Alle rechten voorbehouden.

Strider schreef op zaterdag 18 december 2021 @ 01:59:
Vandaag gaf Hurks aan dat vloerverwarming met HoH 100mm meer energie kost dan HoH 150mm, omdat er meer water door de slangen stroomt wat opgewarmd moet worden.

Hopelijk klopt hier niets van? :P
ja, dat is grofweg hoe de 4 wetten van thermodynamica werken. ;)

echter geeft het wel aan hoe onbeleest ze zijn in wat ze verkopen als dat hun motivatie is om 15cm aan te houden. :X

[ Voor 4% gewijzigd door flippy op 18-12-2021 02:10 ]

wat een geheim agent toch allemaal niet moet doen om incognito op zijn werk te verschijnen


Acties:
  • 0 Henk 'm!

  • Sunri5e
  • Registratie: December 2003
  • Laatst online: 12:54
fmb schreef op zaterdag 18 december 2021 @ 00:48:
[...]

Heb je al een keer op de Evohome in de gaten gehouden welke ruimte/zone warmtevraag heeft?
Geen enkele zone want overal is de temperatuur boven de gevraagde temperatuur. Boven lijkt alles goed te gaan echter gaat zonder dat er warmtevraag beneden is wel de tweeweg klep een paar keer per uur open.

Acties:
  • +2 Henk 'm!

  • CurlyMo
  • Registratie: Februari 2011
  • Laatst online: 16:28
Strider schreef op zaterdag 18 december 2021 @ 01:59:
Vandaag gaf Hurks aan dat vloerverwarming met HoH 100mm meer energie kost dan HoH 150mm, omdat er meer water door de slangen stroomt wat opgewarmd moet worden.

Hopelijk klopt hier niets van? :P
Wat heb je ondertussen zelf geleerd qua afgifte creëren?

Sinds de 2 dagen regel reageer ik hier niet meer


Acties:
  • +1 Henk 'm!

  • Fr33z
  • Registratie: December 2003
  • Laatst online: 15:43
Strider schreef op zaterdag 18 december 2021 @ 01:59:
Vandaag gaf Hurks aan dat vloerverwarming met HoH 100mm meer energie kost dan HoH 150mm, omdat er meer water door de slangen stroomt wat opgewarmd moet worden.

Hopelijk klopt hier niets van? :P
wauw, bouwbedrijven zijn dus echt de onkundige malloten die je verwacht dat ze zijn :+

Acties:
  • 0 Henk 'm!

  • Fr33z
  • Registratie: December 2003
  • Laatst online: 15:43
Haodeyoude schreef op vrijdag 17 december 2021 @ 05:11:
Heeft iemand hier ervaring met een lucht/water systeem uit een nieuwbouw waar later een koelfunctie aan toegevoegd/op geactiveerd is? Ik moet voor koelen als optieprijs 3250 betalen, dus ik vroeg mij af of dit ook na oplevering - goedkoper - aan te passen valt ;) Krijg helaas geen model los gepeuterd..
voor dat geld kun je 2 airco's hangen... ik zou dat never betalen in ieder geval, complete uitbuiting.

wel.interessant om op te vragen welke WP ze nou willen plaatsen en wat er dan voor werk uitgevoerd moet worden voor die optie (als in, specificeer wat ik koop / je aanbiedt)

Acties:
  • 0 Henk 'm!

  • H143
  • Registratie: Juli 2006
  • Laatst online: 13:28
Sunri5e schreef op vrijdag 17 december 2021 @ 22:01:
Ik heb een raar probleem. Ik heb een Nice SHB10 warmtepomp met daarop aangesloten een Evo Home systeem. Boven zijn de slaapkamers, overloop en badkamer geregeld met servo's op de vloerverwarmingverdeler op deze verdieping. Elke ruimte is een eigen zone. Hier gaat het allemaal goed. Beneden hebben we ook een aparte verdeler voor de vloerverwarming. Echter is de begane grond 1 zone en wordt deze geregeld met een tweewegklep (ook aangestuurd door Evo Home). Wat het probleem is is dat het beneden veel warmer wordt dan de ingestelde temperatuur op de thermostaat. We willen het beneden graag 21 graden hebben maar het is op dit moment 22.5 graden. Je zou dan verwachten dat de tweewegklep niet meer open gaat omdat het te warm is maar dit gebeurd dus wel waardoor er een paar keer per uur toch nog gewoon bijgestookt wordt op de begane grond. Met als resultaat dat het 22.5 graden blijft. Iemand een idee wat het kan zijn? Ligt dit aan een instelling van de warmtepomp op die van de Evo Home?
Hoe ziet je systeem er hydraulisch uit?
Zover ik weet is de shb10 niet aan te sturen met een externe thermostaat dit betekend dat de wp draait op zijn watertemperatuur en je met de evohome een secundaire pomp achter een buffervat moet laten schakelen

Acties:
  • 0 Henk 'm!

  • fmb
  • Registratie: Januari 2002
  • Laatst online: 26-10 13:27

fmb

Sunri5e schreef op zaterdag 18 december 2021 @ 07:12:
[...]


Geen enkele zone want overal is de temperatuur boven de gevraagde temperatuur. Boven lijkt alles goed te gaan echter gaat zonder dat er warmtevraag beneden is wel de tweeweg klep een paar keer per uur open.
Even voor de zekerheid: dit heb je ook gecontroleerd op de display van Evohome?
Dus naar het overzicht met de zones en de warmtevraag per zone:
Lang drukken op “Menu”, kies ja, kies “systeemoverzicht”
Wat staat daar per zone en als totale warmtevraag?

WP: Remeha Elga Ace 6kW. PV: 14 x 310 wp Suntech + 10 x 380 wp Q-Cells, micro omvormers IQ7 & IQ7+ Enphase.


Acties:
  • 0 Henk 'm!

  • fmb
  • Registratie: Januari 2002
  • Laatst online: 26-10 13:27

fmb

Strider schreef op zaterdag 18 december 2021 @ 01:59:
Vandaag gaf Hurks aan dat vloerverwarming met HoH 100mm meer energie kost dan HoH 150mm, omdat er meer water door de slangen stroomt wat opgewarmd moet worden.

Hopelijk klopt hier niets van? :P
Zo zeg, mooie uitspraak. Maar dan zeggen ze dus eigenlijk dat dat beter is. Als iets meer energie kost is de warmte afgifte dus groter, dus kun je met een lagere temperatuur verwarmen. Dus…. Oja,…. Dan kost het minder energie.

WP: Remeha Elga Ace 6kW. PV: 14 x 310 wp Suntech + 10 x 380 wp Q-Cells, micro omvormers IQ7 & IQ7+ Enphase.


Acties:
  • 0 Henk 'm!

  • JVR2
  • Registratie: November 2021
  • Laatst online: 18-03-2023
Remco45 schreef op zaterdag 18 december 2021 @ 00:20:
[...]
Graag wat meer informatie:
Welke buiten- en binnenunit?
Hoe aangesloten?
Welke thermostaat?
Welke regeling is er ingesteld?
[...]
koevlaas2 schreef op zaterdag 18 december 2021 @ 00:02:
[...]
Wat voor thermostaat zit er aan de machine ?
-> binnenunit: ERST20D-ME
-> buitenunit: PUHZ-SW75YAA
-> thermostaat PAR-WT50R-E
-> de regeling: 'compensatiecurve'

Voor zover ze mij verteld hebben, zou de thermostaat enkel maar dienen om uit te schakelen op het moment dat de kamertemperatuur een bepaalde (ingestelde) waarde bereikt. Aangezien een compensatiecurve (=stooklijn) gekozen werd als regeling, zou de thermostaat verder geen invloed hebben op de regeling. Nu, dat is wat ze mij bij installatie gezegd hebben, en dan ga ik er natuurlijk vanuit dat alles dan ook correct aangesloten werd om op deze manier te functioneren.

-> We hebben geen buffervat, maar dat zou niet nodig zijn aangezien:

a] de warmtepomp kan moduleren

b] er altijd minstens 80 m^2 (niet-nageregelde) vloerverwarming in gebruik is. (we hebben in totaal ca. 120 m^2 oppervlakte vloerverwarming, maar het idee was dat bijvoorbeeld in de slaapkamers de ventielen een beetje afgesloten konden worden omdat daar wat minder warmtevraag is dan in de rest van de woning)

Opmerking: op dit moment staan alle kringen (dus 120 m^2) volledig open, dus de grafieken die ik plaatste, zijn opgenomen zonder dat er naregeling is in de vloerverwarming.

[ Voor 22% gewijzigd door JVR2 op 18-12-2021 09:10 ]


Acties:
  • 0 Henk 'm!

  • MWDKing
  • Registratie: Januari 2011
  • Laatst online: 26-10 13:14
Sunri5e schreef op vrijdag 17 december 2021 @ 22:01:
Ik heb een raar probleem. Ik heb een Nice SHB10 warmtepomp met daarop aangesloten een Evo Home systeem. Boven zijn de slaapkamers, overloop en badkamer geregeld met servo's op de vloerverwarmingverdeler op deze verdieping. Elke ruimte is een eigen zone. Hier gaat het allemaal goed. Beneden hebben we ook een aparte verdeler voor de vloerverwarming. Echter is de begane grond 1 zone en wordt deze geregeld met een tweewegklep (ook aangestuurd door Evo Home). Wat het probleem is is dat het beneden veel warmer wordt dan de ingestelde temperatuur op de thermostaat. We willen het beneden graag 21 graden hebben maar het is op dit moment 22.5 graden. Je zou dan verwachten dat de tweewegklep niet meer open gaat omdat het te warm is maar dit gebeurd dus wel waardoor er een paar keer per uur toch nog gewoon bijgestookt wordt op de begane grond. Met als resultaat dat het 22.5 graden blijft. Iemand een idee wat het kan zijn? Ligt dit aan een instelling van de warmtepomp op die van de Evo Home?
De EVO home denk ik. Ik heb hetzelfde gedrag met Plugwise en kan zien dat de verdeler bijv. open wordt gestuurd terwijl het al warm genoeg is. 8)7

Acties:
  • 0 Henk 'm!

  • MWDKing
  • Registratie: Januari 2011
  • Laatst online: 26-10 13:14
Strider schreef op zaterdag 18 december 2021 @ 01:59:
Vandaag gaf Hurks aan dat vloerverwarming met HoH 100mm meer energie kost dan HoH 150mm, omdat er meer water door de slangen stroomt wat opgewarmd moet worden.

Hopelijk klopt hier niets van? :P
8)7 100 hoh kost zeker niet meer energie. Sterker nog; minder want je kan door de betere afgifte je aanvoer kouder hebben voor dezelfde afgifte aan de kamer.
Met hun logica is de beste oplossing helemaal geen verwarming in je huis leggen, want dan scheelt dat een hoop water om op te warmen :+

Acties:
  • 0 Henk 'm!

  • develdonk
  • Registratie: Maart 2003
  • Laatst online: 18-10 17:00
koevlaas2 schreef op woensdag 3 november 2021 @ 20:52:
[...]


Mijn oude Ecodan kwam op een goede dag aan COP 4.41, nu met het nieuwe R32 model zie ik weleens een COP van rond de 7, een nieuw apparaat dat beloofd wel wat voor komende winter.
Hopelijk ook bij jou.
tot nu toe ben ik er niet heel erg te spreken over de nieuwe ecodan erst30c-vm2ed met PUHZ-SW100 YAA. helaas de externe ultrasone flowmeter nog niet aangesloten maar dit is de data tot nu toe van de unit zelf:

verwarming 551 kwh elec / 4225 warmte / cop 3,87
warm water 218 kwh elec / 551 warmte / cop 2,53

Met de ecodan 7,5kw haalde ik met gemak verwarming cop van 4,52 op dezelfde datum met zelfde elec verbruik. (3,87-4,52/4,52=) 14% verslechtering terwijl model stuk nieuwer is.... :'(

ter info:
-verwarm met stooklijn en zonder nachtverlaging
-unit is wel stuk stiller dan de vorige 7,5kw ecodan

[ Voor 10% gewijzigd door develdonk op 18-12-2021 09:45 ]

DWTW 2,3m, Ecodan 10kw, 13kWp (oost-west 12° Jinko Solar/Growatt), Rc >5, Hr++, Vera edge


Acties:
  • 0 Henk 'm!

  • Kees_frl
  • Registratie: Januari 2009
  • Laatst online: 16:54
develdonk schreef op zaterdag 18 december 2021 @ 09:42:
[...]


tot nu toe ben ik er niet heel erg over te spreken. helaas de externe ultrasone flowmeter nog niet aangesloten maar dit is de data tot nu toe:

verwarming 551 kwh elec / 4225 warmte / cop 3,87
warm water 218 kwh elec / 551 warmte / cop 2,53

Met de ecodan 7,5kw haalde ik met gemak verwarming cop van 4,52 op dezelfde datum met zelfde elec verbruik. (3,87-4,52/4,52=) 14% verslechtering terwijl model stuk nieuwer is.... :'(
Jij hebt ook de suz80?

WP Vaillant VWL75/6 A 230V | Boiler VIH RW 300/3 MR | 27 x 405 ZZO= 10.935 op Solar Edge 9 kW 3 fasen omvormer | Vent: Zehnder Q600 ERV


Acties:
  • +1 Henk 'm!

  • develdonk
  • Registratie: Maart 2003
  • Laatst online: 18-10 17:00
heb type even toegevoegd aan de post

DWTW 2,3m, Ecodan 10kw, 13kWp (oost-west 12° Jinko Solar/Growatt), Rc >5, Hr++, Vera edge


Acties:
  • +2 Henk 'm!

  • Remco45
  • Registratie: Januari 2013
  • Laatst online: 25-10 10:40
develdonk schreef op zaterdag 18 december 2021 @ 09:42:
[...]
tot nu toe ben ik er niet heel erg te spreken over de nieuwe ecodan erst30c-vm2ed met PUHZ-SW100 YAA. helaas de externe ultrasone flowmeter nog niet aangesloten maar dit is de data tot nu toe van de unit zelf:
[..]
De interne data mag je volgens de service manuals van eerdere modellen met een zakje zout nemen.
Dat bleek bij mij ook in de praktijk.

Mitsubishi Zubadan 11,2 kW; 14500 Wp (6100 Oost en 8400 West)


Acties:
  • +2 Henk 'm!

  • ocaj
  • Registratie: Juli 2011
  • Niet online
FrancD schreef op vrijdag 17 december 2021 @ 10:49:
@ocaj

@koevlaas2 komt bij mij binnenkort dezelfde WP instaleren als bij jou. Hoe bevalt de machine tot nu toe?
(voor de meelezers: Onderstaande gaat over een ERSD-VM2D binnenunit + SUZ-SWM80 VA buitenunit)

Bevalt tot nu toe prima. Ik ben nog een beetje aan het kijken hoe ik e.e.a. het beste kan inregelen.
Tot nu toe draait op automatisch / kamertemperatuur.

Maar deze week draait hij als hij na de nachtverlaging aan gaat even een half uurtje op 40-50Hz en zakt daarna terug naar het minimum van 26Hz. Daar blijft hij dan de hele dag op draaien.
Aanvoertemperatuur kruipt dan langzaam omhoog, dus ik heb nog iets meer afgifte nodig. (ik heb vloerverwarming als bijverwarming en ook 1 van de T30's door een Jaga vervangen. Daar komen nog ventilators op.

Als hij vol uit gaat voor een SWW-run dan hoor je hem toch wel enigszins, ik ben nu aan het kijken hoe ik dat een beetje kan temmen. ECO-mode is al een stukje rustiger.
Paar weken terug met dat mistige vorstweer had hij het wel een beetje moeilijker. Geen probleem om het warm te houden, maar je zag dat de regeling wat harder aan het werk moest.

Verder is het een beetje suf dat je in het schema van de binnenunit alleen hele graden in kunt stellen. Via de remote thermostaat kun je wel halve graden instellen. En via de Procon kan dat ook (daar kun je ook tienden graden instellen als je wilt, geen idee of hij daar intern iets mee doet).

[ Voor 3% gewijzigd door ocaj op 18-12-2021 10:21 ]


Acties:
  • 0 Henk 'm!

  • ocaj
  • Registratie: Juli 2011
  • Niet online
H143 schreef op vrijdag 17 december 2021 @ 15:41:
ik heb een vraag voor de Mitsubishi SUZ80 eigenaren
wat is het laagste thermische vermogen waar jullie de warmtepomp langere tijd op hebben zien draaien?
Ik heb er geen Kamstrup aan hangen, maar meet wel het vermogen op basis van de interne sensoren.
(Nauwkeurigheid is 0,5 graad voor aanvoer/retour en hele liters/minuut voor flow)
Berekende vermogen schommelt dan bij mij zo rond de 2 a 2,5 kW thermisch, soms nog iets onder de 2.
Elektrisch doet hij dan net iets minder dan 600 Watt (gemeten met een aparte MID-kwhmeter).
Compressor draait dan langdurig op 26 Hz.

Acties:
  • 0 Henk 'm!

  • H143
  • Registratie: Juli 2006
  • Laatst online: 13:28
ocaj schreef op zaterdag 18 december 2021 @ 10:18:
[...]


Ik heb er geen Kamstrup aan hangen, maar meet wel het vermogen op basis van de interne sensoren.
(Nauwkeurigheid is 0,5 graad voor aanvoer/retour en hele liters/minuut voor flow)
Berekende vermogen schommelt dan bij mij zo rond de 2 a 2,5 kW thermisch, soms nog .
Elektrisch doet hij dan net iets minder dan 600 Watt (gemeten met een aparte MID-kwhmeter).
Compressor draait dan langdurig op 26 Hz.
Dat ziet er wel goed uit ik heb namelijk tot 8 graden buiten ong 2500w per uur nodig dan zou hij bij mij mooi de hele dag kunnen pruttelen

Acties:
  • 0 Henk 'm!

  • dutchlincoln
  • Registratie: December 2014
  • Laatst online: 14-07-2022
Even hernieuwde vraag:

Ik heb een warmtepomp van Daikin overgenomen van iemand een tijdje terug.
Deze draait nu sinds een week of 2, maar ben nog met wat details bezig.

Nu zaten er 2 displays bij, en de manual geeft aan dat deze parallel staan aan elkaar, en zo heb ik ze ook bedraad. Me dunk een master en een slave. Het lijkt mij dus dat deze beiden hetzelfde moeten aangeven, maar dat is helaas niet het geval.

Doe ik iets verkeerd, kan dit helemaal niet, moet ik ergens iets instellen, of...?

Ik had een display boven bij de ketel bedacht, en een display in de woonkamer. makkelijk voor het uitlezen van een en ander.

Iemand tips?
Pagina: 1 ... 34 ... 254 Laatste

Dit topic is gesloten.