
(soort van)
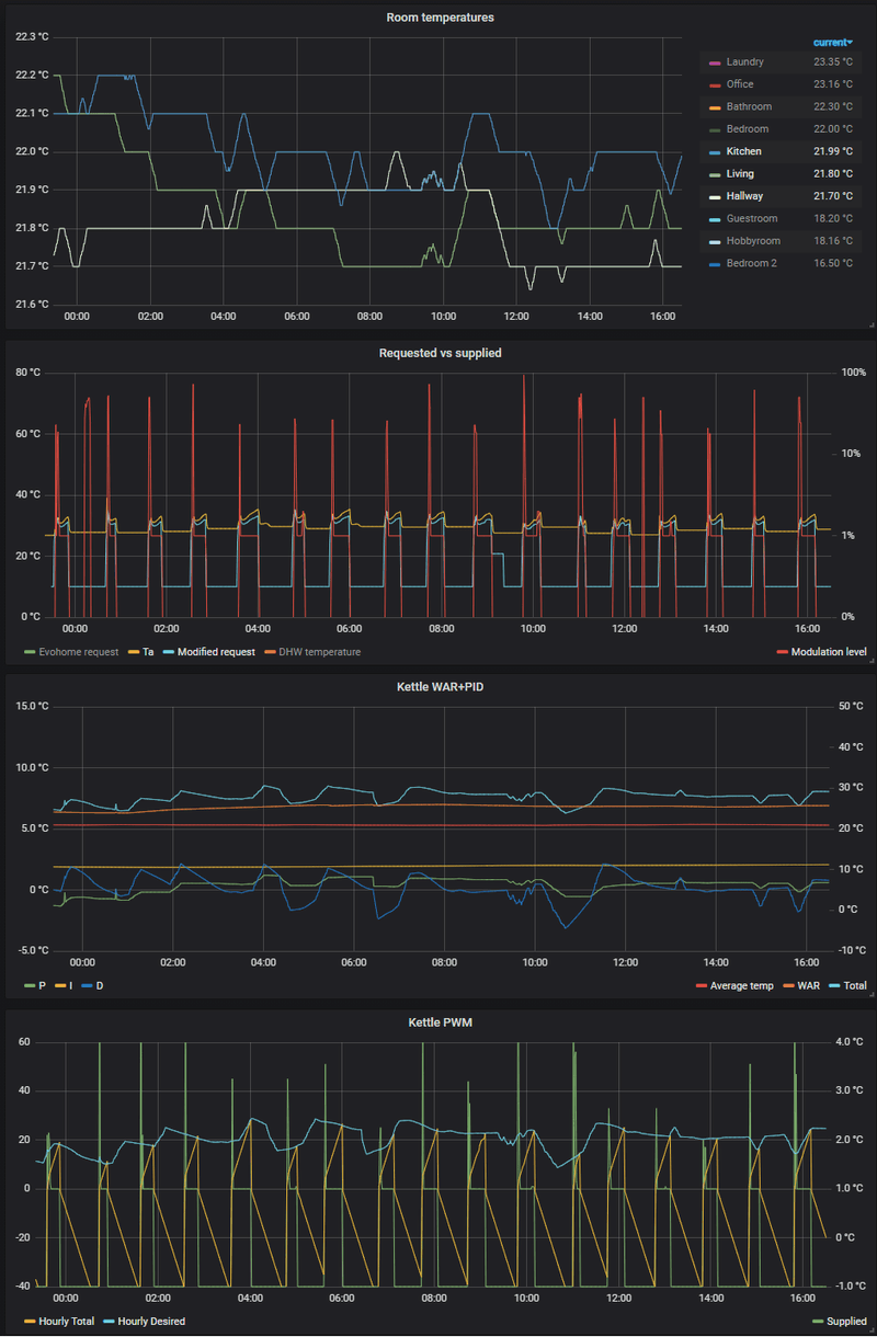
Dit is een Evohome systeem is waarbij ik een balans moet vinden tussen laagste vermogen/Ta en hoe veel bepaalde ruimtes warmer kunnen/mogen worden dan anderen, vandaar laat ik ook alleen de ruimtes zien die de meeste invloed hebben. Evohome bewaakt op dit moment enkel de maximale temperatuur en de PID loop probeert overal een minimale temperatuur te handhaven.
Ook stuurt dit geheel nu nog een 48kW ketel aan met een minimaal vermogen van 8kW, dus moet eigenlijk altijd wel vroegtijdig stoppen om het niet te warm te laten worden. Als @
koevlaas2 een gaatje in zijn agenda kan vinden kunnen we de WP daadwerkelijk gebruiken
De setpoints zelf zijn ook weer afhankelijk van hoe "warm" het overdag buiten is in de komende 48u, waarbij ik ook rekening hou met zon, wind en vochtigheid (gevoelstemperatuur, maar dan uitgebreider). Daarbij hebben we hier thuis experimenteel uitgezocht welke setpoints bij bepaalde omstandigheden comfortabel zijn. (Zijn wel gewoon 24/7 constant, de nachtverlaging is een gevolg van WAR die het niet geheel compenseert.)
De PID regeling is eigenlijk WAR+compensatie, maar dan wel met eentje die de Ta zo laag mogelijk probeert te houden. Op dit moment is dat redelijk simpel vanwege het hoge vermogen (dus gewoon X minuten op minimaal vermogen draaien), maar ook voor de WP heb ik al ideeën. Heel simpel gezegd zal de regeling automatisch wat meer vermogen vragen als het kouder wordt (WAR), maar zal de PID regeling het finetunen. Die PID regeling is dan wel zo afgeregeld dat de temperatuur vooral stabiel blijft zonder overshoots. Let wel op dat de unit van de grafieken nog wat willekeurig zijn omdat het eerder een Ta probeerde te bepalen en nu het vermogen.
Om het even wat meer op de WP te focussen: Uiteindelijk wil ik zorgen dat de regeling gesplitst wordt in 3 delen:
- De "thermostaat", die is verantwoordelijk om op basis van de temperaturen (binnen en buiten) te bepalen hoe veel vermogen (in kW) er op dit moment nodig is. Dit stukje is een samenwerking tussen Evohome en Domoticz.
- De "afgifte controller", die door krijgt hoe veel vermogen er het systeem in moet. In mijn geval zit er een buffer tussen, dus de controller zal de ΔT en flow van het afgiftesysteem in de gaten houden om (door de flow te veranderen in een PID loop) het vermogen constant te houden.
- De "WP controller", die als doel heeft om de flow van het afgiftesysteem constant te houden met een zo laag mogelijke Ta. Dit zal zorgen dat de Ta omhoog zal moeten als er niet genoeg afgifte over blijft (Ta te laag) en ook weer naar beneden kan als de pomp trager gaat lopen (Ta te hoog blijkbaar).
Die laatste 2 komen te draaien op een
ESP32 in een mooi jasje, ook omdat het was sneller/stabieler moet dan #1.
Uiteraard is het finetunen van zulke loops afhankelijk van veel factoren, maar met ons huis en afgiftesysteem (jaren 70 radiatoren, lekker groot) heb ik ondertussen wel een idee. Een grote "lesson learned" is dat het regelen op constant (afgifte)
vermogen in ons geval een stuk stabieler dan een constante Ta (voor zover mogelijk met 8kW). Zeker als de Ta nog koud is gaat er in het begin een stuk meer vermogen je systeem in.
PV: 49 kWp | ZB: 8kWp | WPs: 3x Pana 7J + Pana 5J + Nibe Savent + Vaillant aroSTOR + Samsung DVM S (L/L) | ESS: 90kWh/24kW + 30kWh/12kW