Kun je op je controller niet zien wanneer het element aan is?godfriedd schreef op donderdag 19 december 2019 @ 11:55:
[...]
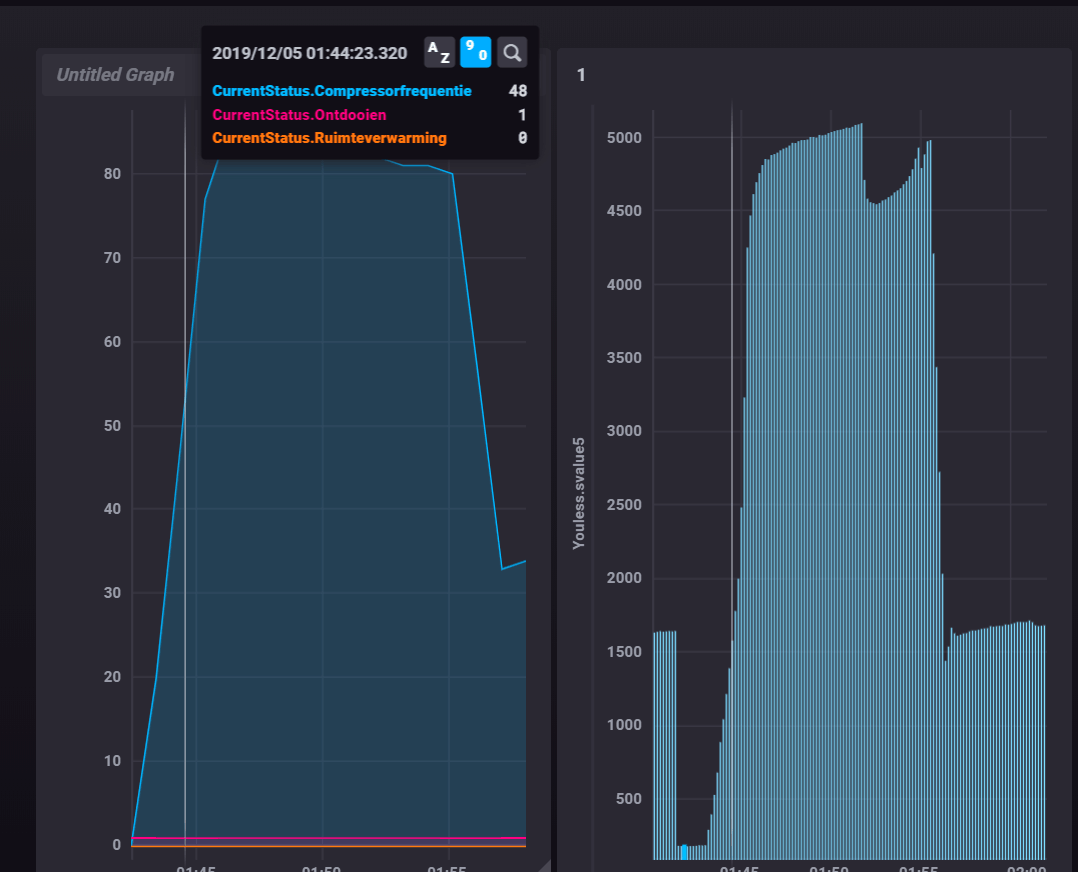
Ja klopt. Het kan natuurlijk dat het even duurt voordat hij efficiënter gaat draaien. Hij krijgt nu ijskoud water terug uit de vloer. Maar ik had wel verwacht dat het ietsje beter zou zijn dan dit. Je zou zeggen dat 'ie met zijn maximale 7kW thermisch aan de gang gaat om setpoint te halen en dat hij daar dus ca 2kW elektrisch voor nodig zou hebben. Maar vooralsnog is het qua prestaties nog iets ernstiger gesteld. Ik wacht even af!
Qua defrost: Ik denk niet dat dat het is. Toen hij zoveel verbruikte ben ik ook even gaan kijken en er was ook niets te zien. Met de actuele buitentemperaturen van 10-14gr verwacht je ook niet al te veel defrosts. Bovendien heeft hij het verbruik ook continu, want hij heeft vannacht in ca 10 uur 38 kWh verbruikt.
Wanneer het element enabled is, komt er een icoontje in het display en
een streepje er onder wanneer het element aan is..... (boven in het controller scherm).
[ Voor 3% gewijzigd door Chip2710 op 19-12-2019 12:44 ]
SUZ-SWM40VA + ERSD-VM2DR1


