13,1 kWp, Ecodan R32 7,5 , WTW ventilatie, Daikin FTXM35M(R) (5x), Doorstroomverwarmer, Douche WTW, Emco Novette Twin met LFP accu 51.2V 40Ah, Opel Vivaro DC L3H1 75kW (12-2022).
Doorstromer heb ik over gedacht, ik heb wel een 3x25 aansluiting. Maar ik kook ook op inductie en verwacht ook nog wel een redelijk warmtepomp nodig te hebben (minimaal 10k).Grolsch schreef op maandag 9 september 2019 @ 15:06:
[...]
Op zich een goed idee, maar ik weet niet welke stroomaansluiting @DanTm heeft, en wat het gewenste debiet is.
Als hij een regendouche heeft met +8 liter/minuut en een 1 x 35A aansluiting kun je het wel vergeten.
Voor een debiet van 8 liter/minuut heb je al 14,5KW aan vermogen nodig (uitgaande van Ta 12 graden, Tuit 38 graden). Dat kan net met 3x25A, maar met 1 x 35A kun je dat wel vergeten.
Zijn die binnen units zo groot dan? En is dat niet te combineren met een los boilervat van 100 liter? De kast heeft ongeveer 80b x 70d x 170h ruimte nog boven de vloerverwarming verdeler (die waarschijnlijk ook vervangen moet worden voor een ltv variant).
hoe vaak douche jij terwijl je volop kookt? en een 10kW warmtepomp verbruikt rond de 2,5kW. minder dan 1 gaspit op vol vermogen.DanTm schreef op maandag 9 september 2019 @ 17:22:
[...]
Doorstromer heb ik over gedacht, ik heb wel een 3x25 aansluiting. Maar ik kook ook op inductie en verwacht ook nog wel een redelijk warmtepomp nodig te hebben (minimaal 10k).
One thing's certain: the iPad seriously increases toilet time.. tibber uitnodigingscode: bqufpqmp
Inductie zie ik in mijn metingen terug mrt een zeer beperkte piektijd. Alleen water koken en vlees aanbraden gaat op vol vermogen en dat is zo klaar.DanTm schreef op maandag 9 september 2019 @ 17:22:
[...]
Doorstromer heb ik over gedacht, ik heb wel een 3x25 aansluiting. Maar ik kook ook op inductie en verwacht ook nog wel een redelijk warmtepomp nodig te hebben (minimaal 10k).
Zijn die binnen units zo groot dan? En is dat niet te combineren met een los boilervat van 100 liter? De kast heeft ongeveer 80b x 70d x 170h ruimte nog boven de vloerverwarming verdeler (die waarschijnlijk ook vervangen moet worden voor een ltv variant).
Bij een doorstromer zou ik zeker een dwtw installeren. Ik meet daar een reductie van circa 35 procent in zowel piek als verbruik. Doorstromer is ongeveer de mast van een close inn boiler, maar iets platter en moduleert als je de juiste neemt.
@crazyharrie Ik neem aan dat je contact met Joule gaat opnemen om dit te bespreken? Ben benieuwd naar de reactie...ik heb ook zo'n Joule en net als @Grolsch voer ik geen anti-legionella runs uit.crazyharrie schreef op zaterdag 7 september 2019 @ 19:55:
@koevlaas2 Goedendag allemaal, ik ben een tijdje niet meer op het forum aanwezig geweest maar ik heb nu zelf advies nodig.
De hygieneboiler van Joule Cyclone 300;tr is heftig aan het lekken, het is reeds de 2e in 5 jaar.
...
Wel merk ik dat na een SWW run er druk op de boiler staat: als ik dan de warm water kraan open komt het water er de eerste 3 seconden onder aanmerkelijk hogere druk de kraan uit.
Neemt niet weg dat de boiler tenminste tot de druk van het veiligheidsventiel geen problemen zou moeten geven. Is jouw veiligheidsventiel ooit in werking getreden?
Mitsubishi Zubadan 11,2 kW; 14500 Wp (6100 Oost en 8400 West)
Wat wil je hier mee zeggenDylantje2 schreef op maandag 9 september 2019 @ 17:11:
[...]
Ik durf of wil het niet meer aanhalen..Maar toch
Als je een aanpassing doet in je huis, qua vermogen..
Panelen/wp of wbp of wat er maar aangepast wordt in je MK..
Ben je verplicht te voldoen aan de huidige normen. Dus bijv. van 5 groepen achter een aardlek naar 4 groepen [ huidige norm ] of als een berekening qua vermogen op een aansluiting uitkomt op meer dan 1x35 , je over moet naar 3 x25 oid..
Je bent er zelf verantwoordelijk voor..![]()
![]()
En dat het werkt zonder problemen, is iets anders dan het klopt/mag volgens de regels..
Doe je het niet.... Wens ik je succes
Vooral in een strijd met een verzekering..![]()
De binnenunit van de Mitsu incl. 200 liter boiler heeft als afmeting 1600x595x680 mm (HxBxD), dat zou dus net moeten passen.DanTm schreef op maandag 9 september 2019 @ 17:22:
[...]
Doorstromer heb ik over gedacht, ik heb wel een 3x25 aansluiting. Maar ik kook ook op inductie en verwacht ook nog wel een redelijk warmtepomp nodig te hebben (minimaal 10k).
Zijn die binnen units zo groot dan? En is dat niet te combineren met een los boilervat van 100 liter? De kast heeft ongeveer 80b x 70d x 170h ruimte nog boven de vloerverwarming verdeler (die waarschijnlijk ook vervangen moet worden voor een ltv variant).
Ik weet alleen niet of deze hydrobox (ERST20C-VM2C) Geschikt is voor wandbevestiging, het geheel zal met een volle boiler snel richting de 310KG gaan verwacht ik.
Een binnenunit zonder boiler heeft als afmeting 800x530x360 mm (HxBxD).
Als je los daarvan nog ergens een boilervaatje kwijt wil van een dikke 100 liter wordt het spannend.....
Is een Monoblock geen optie
Nee hoor, zolang je geen bouwvergunning nodig hebt is dit niet van toepassing.Dylantje2 schreef op maandag 9 september 2019 @ 17:11:
[...]
Ik durf of wil het niet meer aanhalen..Maar toch
Als je een aanpassing doet in je huis, qua vermogen..
Panelen/wp of wbp of wat er maar aangepast wordt in je MK..
Ben je verplicht te voldoen aan de huidige normen. Dus bijv. van 5 groepen achter een aardlek naar 4 groepen [ huidige norm ] of als een berekening qua vermogen op een aansluiting uitkomt op meer dan 1x35 , je over moet naar 3 x25 oid..
Je bent er zelf verantwoordelijk voor..![]()
![]()
En dat het werkt zonder problemen, is iets anders dan het klopt/mag volgens de regels..
Doe je het niet.... Wens ik je succes
Vooral in een strijd met een verzekering..![]()
En bijna iedereen kan zijn hoofdzekering(en) doen aanspreken als je alles tegelijk aanzet. Veel mensen hebben geen benul van hun piekverbruik+piekduur. Ze gaan onnodig over naar een te zware aansluiting. Meten is weten, gissen is missen en gokken is dokken.
[ Voor 95% gewijzigd door Chris499 op 09-09-2019 22:03 ]
Sinds het mailen van de foto's 2 weken geleden een oorverdovende stilte na elke opvolgende mail naar Kottly Polen.Remco45 schreef op maandag 9 september 2019 @ 19:27:
[...]
@crazyharrie Ik neem aan dat je contact met Joule gaat opnemen om dit te bespreken? Ben benieuwd naar de reactie...ik heb ook zo'n Joule en net als @Grolsch voer ik geen anti-legionella runs uit.
Wel merk ik dat na een SWW run er druk op de boiler staat: als ik dan de warm water kraan open komt het water er de eerste 3 seconden onder aanmerkelijk hogere druk de kraan uit.
Neemt niet weg dat de boiler tenminste tot de druk van het veiligheidsventiel geen problemen zou moeten geven. Is jouw veiligheidsventiel ooit in werking getreden?
Gelukkig heeft @koevlaas2 wél snel gereageerd met het afleveren van een prachtig nieuw DJG vat a 300 ltr
Daarbij heeft het ventiel keurig altijd gewerkt, maar blijkbaar niet goed genoeg om te voorkomen dat het rvs toch gaat scheuren. Dit is mijn 2e Joule, @koevlaas2 zijn 3e? en ik heb meer gelezen van lekkende Joule vaten.
Word vervolgd.
[ Voor 10% gewijzigd door crazyharrie op 09-09-2019 22:50 . Reden: niet compleet ]
@Loesje: Wie niet in (vandebron) zonne energie gelooft, moet er maar eens in gaan liggen. http://www.pvoutput.org/list.jsp?id=19198&sid=17057
Het zou eigenlijk al iets eerder gebeuren maar bouwvakkers en klusjesmannen hebben het nogal druk
Met enkele tegels, een krik en een stukje betonplex was hij makkelijk van de steunen te "tillen".
2x SE8K | 68x Talesun 300Wp | 16 oost, 16 west, 25 zuid, 11 noord | 20.400Wp | pvoutput.org | Mitsubishi Zubadan 14kW @ 50% vermogen
Mooie Nagasaki Shipyard opstellingBlueTooth76 schreef op maandag 9 september 2019 @ 23:51:
De steun is van de muur, de warmtepomp staat nu tijdelijk op een houten frame en als het beton droog is, op een eigen fundering
Het zou eigenlijk al iets eerder gebeuren maar bouwvakkers en klusjesmannen hebben het nogal druk
Met enkele tegels, een krik en een stukje betonplex was hij makkelijk van de steunen te "tillen".
[Afbeelding]
13,1 kWp, Ecodan R32 7,5 , WTW ventilatie, Daikin FTXM35M(R) (5x), Doorstroomverwarmer, Douche WTW, Emco Novette Twin met LFP accu 51.2V 40Ah, Opel Vivaro DC L3H1 75kW (12-2022).
Jep hier ook.
en ben ook Full-electric (dan wel L/L)
3000Wp oost-west pvoutput.org | 550Wp zuid | SSW: Atlantic Explorer 3 200L pvoutput.org| Mitsubishi SRK 35ZS-S pvoutput.org
Ik moest opzoeken wat het is
Scheelt niet alles
2x SE8K | 68x Talesun 300Wp | 16 oost, 16 west, 25 zuid, 11 noord | 20.400Wp | pvoutput.org | Mitsubishi Zubadan 14kW @ 50% vermogen
Nee prima, maar waarom zou je vullen met onthard water?Gasschuif schreef op maandag 9 september 2019 @ 16:11:
[...]
Het is ook zeker mijn bedoeling niet om @Zwerius aan een waterontharder te krijgen, maar hier staat hij er toch, en dan is het een kleine moeite... Zelf heb ik 50 % onthard en 50 normaal gevuld.
Wellicht kan hij zijn WP circuit vullen via de buurman die er een heeft staan.
De ontharder heeft hier overigens een zeer hoge WAF, maar dat terzijde.
We hebben het beste drinkwater ter wereld, drinkwater he. Wij vullen de cv met drinkwater, waar ter wereld doen ze dat? Op veel plekken nog hogere kwaliteit dan Spa of ander bronwater.
En wat betreft een ontharder... Had er één, maar kon hem goed verkopen. Dus heb hem verkocht.
MG4 Luxury - Samsung A3050/AR7000 - Elga 3.0 - ME WSH-LN25I Diamond
Nu heb ik echter een heel beperkte mogelijkheid qua plaatsing om dit te doen en daarbij zal ik ook de electronica unit los op de muur moeten hangen.
Voordat ik met grof geweld dingen kapot maak, hoe haal ik de unit los van de buis met de sensoren, ik kan dit nergens beschreven vinden.
3200 Wp OZO+10000 Wp ZZW+3200 Wp WNW - Daikin 4MXM68N + 3 x FTXM20M2V1B + FTXA50A2V1BT - Vaillant AroTherm 125/5 & Boiler VIH RW 300/3 MR
Het kan ook zo:
https://tweakers.net/ext/f/dPG9hRCL3kIyvcFA2JqDlanc/full.jpg
Split (grind)op tegels en daar twee U elementen op. Het gewicht stelt niets voor,mijn VW transporter staat ook op hetzelfde, 2000 kg.
Oh ,ik heb ook 1x 25 ah en alles elektrisch. Het komt voor dat er dan toch een 35 ah stop in zit.
Omhoog schuiven, zit achter een klein klikje, maar je hoeft niets in te drukken.PentaClover schreef op dinsdag 10 september 2019 @ 09:39:
Onder het motto meten is weten, ben ik van plan om mijn verwarmings behoefte deze winter te meten door een Kamstrup 302 in mijn Gas CV installatie in te bouwen, dan krijg ik naast een redelijk goed idee van de benodigde capaciteit van een toekomstige warmte pomp tevens een idee hoe efficient een HR Gas CV ketel nu echt is.
Nu heb ik echter een heel beperkte mogelijkheid qua plaatsing om dit te doen en daarbij zal ik ook de electronica unit los op de muur moeten hangen.
Voordat ik met grof geweld dingen kapot maak, hoe haal ik de unit los van de buis met de sensoren, ik kan dit nergens beschreven vinden.
Ha bedankt!, en zo simpel kan het soms zijn.Knielen schreef op dinsdag 10 september 2019 @ 09:48:
[...]
Omhoog schuiven, zit achter een klein klikje, maar je hoeft niets in te drukken.
Ik moest toch wel even wat kracht zetten, maar toen hij eenmaal in beweging kwam was hij er zo af.
Mooi kan ik binnenkort aan de slag
3200 Wp OZO+10000 Wp ZZW+3200 Wp WNW - Daikin 4MXM68N + 3 x FTXM20M2V1B + FTXA50A2V1BT - Vaillant AroTherm 125/5 & Boiler VIH RW 300/3 MR
Met de kennis van nuBokno schreef op dinsdag 10 september 2019 @ 09:40:
[...]
Het kan ook zo:
https://tweakers.net/ext/f/dPG9hRCL3kIyvcFA2JqDlanc/full.jpg
Split (grind)op tegels en daar twee U elementen op. Het gewicht stelt niets voor,mijn VW transporter staat ook op hetzelfde, 2000 kg.
Oh ,ik heb ook 1x 25 ah en alles elektrisch. Het komt voor dat er dan toch een 35 ah stop in zit.
Hij hing op ~55cm hoogte en er zit niet veel speling in de buizen / bedrading.
De bestrating loopt ook wat af, dus zou hij niet recht gestaan hebben zonder trucjes.
Probleem hier was overigens de trilling van de compressor die overgedragen werd aan de garage.
Dat zou hiermee wel verholpen moeten zijn.
Afijn, er zat nog een oude drainagebuis die mooi is meegestort, straks wat grind eronder en klaar.
2x SE8K | 68x Talesun 300Wp | 16 oost, 16 west, 25 zuid, 11 noord | 20.400Wp | pvoutput.org | Mitsubishi Zubadan 14kW @ 50% vermogen
Vullen met onthard water als je zoals bij @Zwerius doe je om de aanwezige kalk die door de jaren in het systeem is achter gebleven te verlagen. Ik ben het met je eens dat er in Nederland een zeer goede waterkwaliteit is, maar in sommige gebieden zit er meer kalk in het water (relatief) als in andere.Oxellaar schreef op dinsdag 10 september 2019 @ 09:32:
[...]
Nee prima, maar waarom zou je vullen met onthard water?
We hebben het beste drinkwater ter wereld, drinkwater he. Wij vullen de cv met drinkwater, waar ter wereld doen ze dat? Op veel plekken nog hogere kwaliteit dan Spa of ander bronwater.
En wat betreft een ontharder... Had er één, maar kon hem goed verkopen. Dus heb hem verkocht.
Mijn systeem (gelast en gefit en gekneld door elkaar uit 1972) met veel volume, een paar honderd liter zit vol met zooi (hennep vuil, metaaldeeltjes, ook kalksporen). Gelukkig geen last van een vastzittende pomp door kalk. Ik heb het helemaal leeg laten lopen, ook door de diverse aanpassingen in de loop der jaren en recent nog 3 radiatoren vervangen door LTV types. Het water is nu helder, mede door 2 filters, eentje (grof) in de Mitsu en een extra Spirotech met magneet in het primaire circuit, en geen problemen meer sinds ik vorig jaar een zeer slecht en zwaar doorgerot leidingdeel in de kruipruimte heb vervangen door moderne kunststof leiding. Het blijft mooi op druk staan waar ik heel blij mee ben. De WP staat klaar voor het volgende stook seizoen na de modificaties.
Als ik hier de waterontharder verkoop is de vrouw des huizes niet blij, en dan druk ik het zacht uit...
terzijde:
Ik heb de maximum temperatuur al 3 graden verlaagd van 39 naar 35 C. Nu met 28 nieuwe ramen met triple erin (was HR+) en nieuwe kozijnen en de boeiboorden ook vernieuwd door keralit en nu 8 cm dikke isolatie erachter (er zat 3 cm polystyreen) Ik hoop dit jaar toch wel een paar honderd kWh minder te verbruiken en last but not least een sterk verbeterd binnencomfort.
[ Voor 15% gewijzigd door Gasschuif op 10-09-2019 12:23 ]
Als je nergens aan begint zijn de gevolgen niet te overzien. PVoutput Officieel gasloos sinds 04-2016. 8kW VAA Zubadan (met 92L buffervat/hydraulische scheiding) voor de CV met 9 radiatoren.
Even een puntje wat mij opvalt, staat hij niet te dicht tegen de muur? Ik moest mijn Hitachi min 20cm van de muur houden.BlueTooth76 schreef op maandag 9 september 2019 @ 23:51:
De steun is van de muur, de warmtepomp staat nu tijdelijk op een houten frame en als het beton droog is, op een eigen fundering
Het zou eigenlijk al iets eerder gebeuren maar bouwvakkers en klusjesmannen hebben het nogal druk
Met enkele tegels, een krik en een stukje betonplex was hij makkelijk van de steunen te "tillen".
[Afbeelding]
18.090 Wp | 60Heatpipes | Auer Edel eau 270ltr | Panasonic J 9kW | Mitsubishi HI 5kW | 3 x Fujitsu General 2,5kW
Op de steun waar hij aanhing stond hij op 18cm van de muur, die afstand is nu hetzelfde gehouden vanwege de "navelstreng" waar niet veel ruimte op zit.Nickkie55 schreef op dinsdag 10 september 2019 @ 10:22:
[...]
Even een puntje wat mij opvalt, staat hij niet te dicht tegen de muur? Ik moest mijn Hitachi min 20cm van de muur houden.
Ik zal er eens op zoeken, hij functioneert al bijna een jaar prima dus het zal wel wat meevallen.
2x SE8K | 68x Talesun 300Wp | 16 oost, 16 west, 25 zuid, 11 noord | 20.400Wp | pvoutput.org | Mitsubishi Zubadan 14kW @ 50% vermogen
Daar voldoet hij wel aanGrolsch schreef op dinsdag 10 september 2019 @ 12:53:
De mitsubishi documentatie geeft aan dat in het geval van @BlueTooth76 (1 rechte muur achter de WP) de tussenafstand minimaal 150mm moet zijn, zie onderstaand plaatje.
[Afbeelding]
Ik weet niet wat de consequentie zou kunnen zijn als hij dichterbij zou staan maar heb zo'n 7kW teveel vermogen dus kan wat inleveren
2x SE8K | 68x Talesun 300Wp | 16 oost, 16 west, 25 zuid, 11 noord | 20.400Wp | pvoutput.org | Mitsubishi Zubadan 14kW @ 50% vermogen
Specs zijn specs, dus 15cm zal "voldoende" zijn. Maar ik heb wel een aantal keren gezien dat tijdens verwarmen, de verdamper niet egaal dicht vriest. Dus bij units die vrij dicht tegen een muur staan.Grolsch schreef op dinsdag 10 september 2019 @ 12:53:
De mitsubishi documentatie geeft aan dat in het geval van @BlueTooth76 (1 rechte muur achter de WP) de tussenafstand minimaal 150mm moet zijn, zie onderstaand plaatje.
[Afbeelding]
Naar het centrum van de waaier, waar de motor zit, zat veel minder ijs dan bij units die meer ruimte hebben, of volledig vrij staan.
Waar geen, of minder ijs zit, word ook minder lucht toegevoerd.
Uiteindelijk zal de verdamper egaal dicht gaan vriezen, dus of het veel invloed heeft weet ik niet.
Maar vond het toch opvallend. Het zijn natuurlijk minimale eisen en meer ruimte zal waarschijnlijk toch beter zijn.
MG4 Luxury - Samsung A3050/AR7000 - Elga 3.0 - ME WSH-LN25I Diamond
Dat heb ik ook weleens bij een vrijstaand apparaat gezien.
13,1 kWp, Ecodan R32 7,5 , WTW ventilatie, Daikin FTXM35M(R) (5x), Doorstroomverwarmer, Douche WTW, Emco Novette Twin met LFP accu 51.2V 40Ah, Opel Vivaro DC L3H1 75kW (12-2022).
Zeker, in het centrum van de waaier, bij de motor is minder luchttransport.koevlaas2 schreef op dinsdag 10 september 2019 @ 21:38:
[...]
Dat heb ik ook weleens bij een vrijstaand apparaat gezien.
Alleen verdwijnt dat verschil vrij snel.
Ik zag het bij een rij units, waar er een paar een obstakel erachter hadden.
En juist die hadden een opening in het midden van de ijslaag.
Een minimale afstand is ook niet fout om aan te houden, maar het is de minimale richtlijn.
Daarbij komt dat aardig units geselecteerd worden om in een kleine, krappe omgeving te kunnen staan.
Het loont dus om de kleinste, minimale ruimte op te geven.
Maar dat wil niet zeggen dat die minimale afmetingen totaal geen effect hebben.
MG4 Luxury - Samsung A3050/AR7000 - Elga 3.0 - ME WSH-LN25I Diamond
Ik zag meer een zebrapad.Oxellaar schreef op dinsdag 10 september 2019 @ 21:50:
[...]
Zeker, in het centrum van de waaier, bij de motor is minder luchttransport.
Alleen verdwijnt dat verschil vrij snel.
Ik zag het bij een rij units, waar er een paar een obstakel erachter hadden.
En juist die hadden een opening in het midden van de ijslaag.
Een minimale afstand is ook niet fout om aan te houden, maar het is de minimale richtlijn.
Daarbij komt dat aardig units geselecteerd worden om in een kleine, krappe omgeving te kunnen staan.
Het loont dus om de kleinste, minimale ruimte op te geven.
Maar dat wil niet zeggen dat die minimale afmetingen totaal geen effect hebben.
13,1 kWp, Ecodan R32 7,5 , WTW ventilatie, Daikin FTXM35M(R) (5x), Doorstroomverwarmer, Douche WTW, Emco Novette Twin met LFP accu 51.2V 40Ah, Opel Vivaro DC L3H1 75kW (12-2022).
Ja, maar dat is wat anders. De alu lamellen zijn het koudst tpv de koperen verdamperbuis, de lamellen zijn daar korter. Daar zal dus sneller ijs aangroeien.
Dat is ook een vreemde opmerking, want alleen met extreem weer lever je vermogen in. De rest van de tijd draait hij gewoon minder rendabel.Heeg77 schreef op dinsdag 10 september 2019 @ 21:51:
Te dicht op de muur geeft veel weerstand voor de lucht die de fans aanzuigen. Dus wordt het rendement van de WP minder. Je wilt toch een zo hoog mogelijk rendement halen, dus de opmerking van : " Ik heb voldoende vermogen dus kan wel wat inleveren", vind ik vreemd.
Alleen bij een Zubadan lever je "nooit" vermogen in, maar ook daar meer energieverbruik.
Maar specs zijn specs en die moet je aan kunnen houden. Maar als er ruimte is, waarom dan voor het minimale gaan?
[ Voor 54% gewijzigd door Oxellaar op 10-09-2019 22:03 ]
MG4 Luxury - Samsung A3050/AR7000 - Elga 3.0 - ME WSH-LN25I Diamond
Zoals gezegd, op de muursteun was dit de afstand die hij had en vanwege de lengte van de leidingen komt hij op dezelfde afstandOxellaar schreef op dinsdag 10 september 2019 @ 21:58:
[...]
Ja, maar dat is wat anders. De alu lamellen zijn het koudst tpv de koperen verdamperbuis, de lamellen zijn daar korter. Daar zal dus sneller ijs aangroeien.
[...]
Dat is ook een vreemde opmerking, want alleen met extreem weer lever je vermogen in. De rest van de tijd draait hij gewoon minder rendabel.
Alleen bij een Zubadan lever je "nooit" vermogen in, maar ook daar meer energieverbruik.
Maar specs zijn specs en die moet je aan kunnen houden. Maar als er ruimte is, waarom dan voor het minimale gaan?
Hij heeft de hele winter prima gewerkt, op het rendement of verbruik is ook niets aan te merken.
Hij is alleen 7kW te groot
Hij hing dus eerst zo:


Hier al wat ruimte gemaakt, omdat ik er anders niet meer langs kan met de containers.
Die steun schuift op naar links, straks nog stukje uit rand om hoofd niet te stoten
En er moet nog een extra stukje bestrating komen.
[ Voor 7% gewijzigd door BlueTooth76 op 10-09-2019 22:57 ]
2x SE8K | 68x Talesun 300Wp | 16 oost, 16 west, 25 zuid, 11 noord | 20.400Wp | pvoutput.org | Mitsubishi Zubadan 14kW @ 50% vermogen
Is het een idee om er dan een ander veiligheidsventiel op te zetten?crazyharrie schreef op maandag 9 september 2019 @ 22:47:
[...]
Sinds het mailen van de foto's 2 weken geleden een oorverdovende stilte na elke opvolgende mail naar Kottly Polen.
Gelukkig heeft @koevlaas2 wél snel gereageerd met het afleveren van een prachtig nieuw DJG vat a 300 ltr![]()
Daarbij heeft het ventiel keurig altijd gewerkt, maar blijkbaar niet goed genoeg om te voorkomen dat het rvs toch gaat scheuren...
Bij mij is de druk van het leidingwater op de zolder (waar ook mijn Boiler staat) nooit hoger dan 2,1 bar.
Ik denk dan aan een instelbare variant met bijvoorbeeld een insteldruk van 3,0 bar: die opent bij 3,3 bar en sluit bij 2,4 bar. Uiteraard moet ook dit veiligheidsventiel middels een "open" aansluiting weer worden verbonden met de afvoer. Lijkt me wat goedkoper dan een drinkwater-expansievat en bovendien kan de druk dan nooit hoger worden dan 3,3 bar. Bij het expansievat hangt het af van de voordruk en de hoeveelheid water die er in wordt gedrukt. Als de voordruk bijvoorbeeld 4 bar is ( nu het geval bij @koevlaas2 ), dan zal het membraam in dat vat pas gaan bewegen bij meer dan 4 bar... En hoe meer water daar wordt ingedrukt, des te hoger de druk wordt.
Of misschien is er nog een andere oplossing? ik ben geen CV monteur o.i.d. dus alle zinvolle suggesties zijn welkom.
Mitsubishi Zubadan 11,2 kW; 14500 Wp (6100 Oost en 8400 West)
Dat zou kunnen, maar dan zou ik toch als eerste een drukregelaar in je koud water toevoer zetten en die op 2 bar of zo afstellen. Want als je waterleidingdruk een beetje hoog is, gaat jouw overdrukventiel net zo lang doorpissen tot je waterleidingbedrijf je geen water meer levert....Remco45 schreef op woensdag 11 september 2019 @ 00:00:
[...]
Is het een idee om er dan een ander veiligheidsventiel op te zetten?
Bij mij is de druk van het leidingwater op de zolder (waar ook mijn Boiler staat) nooit hoger dan 2,1 bar.
Ik denk dan aan een instelbare variant met bijvoorbeeld een insteldruk van 3,0 bar: die opent bij 3,3 bar en sluit bij 2,4 bar. Uiteraard moet ook dit veiligheidsventiel middels een "open" aansluiting weer worden verbonden met de afvoer. Lijkt me wat goedkoper dan een drinkwater-expansievat en bovendien kan de druk dan nooit hoger worden dan 3,3 bar.
Vandaar ook dat de meeste overdrukventielen pas op 8 bar (voor Joule op 6 bar geloof ik) open gaan.
WP: ME PUHZ-SW75YAA + ERSD-VM2D + EV-WP-TWS-1W 300; AC: ME MXZ-2F42VF + 2x MSZ-LN25VGV; PV: 14.08 kWp O/W + SMA STP 8.0; Vent: Zehnder Q600 ERV + Ubbink AirExcellent.
Sowieso, boilers die scheuren binnen een paar jaar, is voor mij echt zeldzaam.
MG4 Luxury - Samsung A3050/AR7000 - Elga 3.0 - ME WSH-LN25I Diamond
MT Venus E 5KW (V151) P1 HomeWizard | Hackerspace Brixel te Hasselt (BE) - http://www.brixel.be | 9800X3D, 96GB DDR5 6000MHZ, NVIDIA GEFORCE 5090, ASRock X670E Steel Legend, Seasonic GX1600
Meestal kun je de voordruk ietsje verlagen. In onderstaande PDF staat dat die altijd ietsje lager moet zijn als de waterdruk. 0,2 bar wordt genoemd. Dit is om een minimaal watervolume te garanderen in het vat.Remco45 schreef op woensdag 11 september 2019 @ 00:00:
[...]
Is het een idee om er dan een ander veiligheidsventiel op te zetten?
Bij mij is de druk van het leidingwater op de zolder (waar ook mijn Boiler staat) nooit hoger dan 2,1 bar.
Ik denk dan aan een instelbare variant met bijvoorbeeld een insteldruk van 3,0 bar: die opent bij 3,3 bar en sluit bij 2,4 bar. Uiteraard moet ook dit veiligheidsventiel middels een "open" aansluiting weer worden verbonden met de afvoer. Lijkt me wat goedkoper dan een drinkwater-expansievat en bovendien kan de druk dan nooit hoger worden dan 3,3 bar. Bij het expansievat hangt het af van de voordruk en de hoeveelheid water die er in wordt gedrukt. Als de voordruk bijvoorbeeld 4 bar is ( nu het geval bij @koevlaas2 ), dan zal het membraam in dat vat pas gaan bewegen bij meer dan 4 bar... En hoe meer water daar wordt ingedrukt, des te hoger de druk wordt.
Of misschien is er nog een andere oplossing? ik ben geen CV monteur o.i.d. dus alle zinvolle suggesties zijn welkom.
Het vat zal aan de gaszijde gevuld zijn met stikstof vermoed ik.
https://flamcogroup.com/m...ble-water-systems_NLD.pdf
Als je nergens aan begint zijn de gevolgen niet te overzien. PVoutput Officieel gasloos sinds 04-2016. 8kW VAA Zubadan (met 92L buffervat/hydraulische scheiding) voor de CV met 9 radiatoren.
https://drive.google.com/...v-nznkvKdB32iY9Ct7Oe/view
Bij verwarmen loopt de druk op en doet het overstort ventiel zijn werk.
De lage dip is ...drukloos systeem i.v.m. aanpassing.
Hoewel ik vind dat je de constructie zeer degelijk aanpakt vraag ik me toch altijd af waarom mensen zo'n ding tegen hun achtergevel aan willen hebben. Ik vind het nogal ontsierend. En bovendien: Je hebt een split-wp dus het maakt echt niet zo veel uit als je hem 5-10 meter verderop zet itt bij een monoblock. Is er echt nergens in je tuin, achter je schuurtje oid een betere plek dan pal tegen je achtergevel? Nogal mosterd na de maaltijd hoor want je hebt er nu niets meer aan maar het zou niet snel mijn keuze zijn tenzij er echt geen andere optie is.BlueTooth76 schreef op dinsdag 10 september 2019 @ 22:51:
[...]
Zoals gezegd, op de muursteun was dit de afstand die hij had en vanwege de lengte van de leidingen komt hij op dezelfde afstand
Hij heeft de hele winter prima gewerkt, op het rendement of verbruik is ook niets aan te merken.
Hij is alleen 7kW te groot
Hij hing dus eerst zo:
[Afbeelding]
[Afbeelding]
Hier al wat ruimte gemaakt, omdat ik er anders niet meer langs kan met de containers.
Die steun schuift op naar links, straks nog stukje uit rand om hoofd niet te stoten![]()
En er moet nog een extra stukje bestrating komen.
[Afbeelding]
De Poolse Joules vaten hebben een maximale werkdruk van 6 bar (in NL is 8 Bar standaard) en ze worden afgetest op 10 bar volgens de specificaties.
Kan het misschien zijn dat bij mensen met lekkende Joulevaten de inlaatcombinatie defect was / niet goed werkte
Vooral tijdens LPP kan de druk fors toenemen natuurlijk.
Joules geeft 12 jaar garantie op de tank, volgens de documentatie.
Het is dan nog net geen straaltje en het stopt binnen twee minuten nadat de Warmtepomp stopt.
Maar dan is de druk nog altijd 6 bar of net iets lager...
We weten niet hoe dat aftesten is gedaan: eenmalig hoge druk test voor een bepaalde tijd of langdurige dagelijkse fluctuaties zoals dit bij ons optreedt?
Zal eens een e-mail sturen.
[ Voor 40% gewijzigd door Remco45 op 11-09-2019 15:11 ]
Mitsubishi Zubadan 11,2 kW; 14500 Wp (6100 Oost en 8400 West)
@Domosapiens Is dat de normale SWW run en heb jij een SWW-expansievat geinstalleerd (zie jouw foto van 12 juli j.l.)?Domosapiens schreef op woensdag 11 september 2019 @ 12:45:
Zo ziet bij mij het drukverloop eruit:
https://drive.google.com/...v-nznkvKdB32iY9Ct7Oe/view
Bij verwarmen loopt de druk op en doet het overstort ventiel zijn werk.
De lage dip is ...drukloos systeem i.v.m. aanpassing.
Mitsubishi Zubadan 11,2 kW; 14500 Wp (6100 Oost en 8400 West)
Moeten wij niet proberen te inventariseren wat er mis gaat met de lekkende boilers. Ik heb gisteren mijn legionella run uitgeschakeld want ik zit niet te wachten op een lekke boiler. Als er mede forum leden al 2 of wellicht 3 lekke boilers hebben gehad is er wat mis met de kwaliteit of de manier waarop wij ze gebruiken en ongemerkt kan het bij diegene die geen problemen hebben nog lekkage ontstaan.Remco45 schreef op maandag 9 september 2019 @ 19:27:
[...]
@crazyharrie Ik neem aan dat je contact met Joule gaat opnemen om dit te bespreken? Ben benieuwd naar de reactie...ik heb ook zo'n Joule en net als @Grolsch voer ik geen anti-legionella runs uit.
Wel merk ik dat na een SWW run er druk op de boiler staat: als ik dan de warm water kraan open komt het water er de eerste 3 seconden onder aanmerkelijk hogere druk de kraan uit.
Neemt niet weg dat de boiler tenminste tot de druk van het veiligheidsventiel geen problemen zou moeten geven. Is jouw veiligheidsventiel ooit in werking getreden?
Ik heb wel al de volgende vragen, de joule vaten zijn rvs maar welk type rvs, 304 ? zijn de spiralen ook 304 of ander materiaal ? hebben wij last van spanningscorrosie of wat anders ?
Ecodan 7,5kW Nibe F130 ventilatie warmtepomp, 300l RVS SWW, 8400wp zonnepanelen, LL airco/verwarming, 2 MARSTEK VENUS E firmware v153 BMS 215 combination CT003 v117 app v1.6.47
De eerste piek (7 sept) is een Legionella run op 65 graden.
De andere runs zijn gewone 60 graden runs
Inlaat combinatie heeft een 8 bar ventiel, ik meet max 7.9 bar (in lijn met de analoge druk meter)
Ik heb DJG, 10bar werkdruk en geen SWW-expansie vat
(m.i. niet noodzakelijk, hoogstens om wat druppels lekwater te besparen)
"we" zijn niet de enige. Zie reviews.
https://www.google.com/ma...3446!4d-6.352329?hl=nl-NL
In oktober mag ik weer die kant uit.
Niet naar Joule maar naar Intel Ireland (voor het werk)
Toevallig zit ik in een hotel "om de hoek"
Grappig //oftopic detail:
1 boertje probeert "in zijn eentje" de boel tegen te houden bij intel.
YouTube: The Lonely Battle of Thomas Reid Official Trailer
[ Voor 23% gewijzigd door AUijtdehaag op 11-09-2019 19:05 ]
Ecodan 7,5kW Nibe F130 ventilatie warmtepomp, 300l RVS SWW, 8400wp zonnepanelen, LL airco/verwarming, 2 MARSTEK VENUS E firmware v153 BMS 215 combination CT003 v117 app v1.6.47
Jij zit goed als je garantie nodig hebt want je hebt genoeg expansie ertussen.corsat schreef op woensdag 11 september 2019 @ 19:23:
ik had een joule besteld maar een termica ontvangen. Ik weet niet of ik daar nu blij om moet zijn of niet maar gezien de lekkages bij de joule vaten denk ik van wel. Blijft bij mij de vraag open staan, waar komen die lekkages vandaan, max werkdruk 6 bar en afgeperst op 10 bar, temp 95 graden C. Wij komen normaliter niet aan die spec's behalve als het overdrukventiel niet goed zou werken maar dan nog druk je het water terug richting watermeter zonder terugslagklep. Ik heb er een airfix tussen zitten van 25l.
13,1 kWp, Ecodan R32 7,5 , WTW ventilatie, Daikin FTXM35M(R) (5x), Doorstroomverwarmer, Douche WTW, Emco Novette Twin met LFP accu 51.2V 40Ah, Opel Vivaro DC L3H1 75kW (12-2022).
Wat is ook alweer de harde eis van Joule ? Staat dat ergens online in een handleiding ofzokoevlaas2 schreef op woensdag 11 september 2019 @ 19:37:
[...]
Jij zit goed als je garantie nodig hebt want je hebt genoeg expansie ertussen.
Ik kan digitaal zo snel niets vinden.
We also have 5 directly employed service engineers to carry out any warranty work.AUijtdehaag schreef op woensdag 11 september 2019 @ 18:48:
@corsat
"we" zijn niet de enige. Zie reviews.
https://www.google.com/ma...3446!4d-6.352329?hl=nl-NL
Komen ze de scheurtjes lassen dan ?
Had bij mij gekund maar ik had de buitenschil redelijk omgebogen
13,1 kWp, Ecodan R32 7,5 , WTW ventilatie, Daikin FTXM35M(R) (5x), Doorstroomverwarmer, Douche WTW, Emco Novette Twin met LFP accu 51.2V 40Ah, Opel Vivaro DC L3H1 75kW (12-2022).
Jij kan de spreekwoordelijke pot op, jij hebt het overdrukventiel er ook uit gehaald.Grolsch schreef op woensdag 11 september 2019 @ 19:39:
[...]
Wat is ook alweer de harde eis van Joule ? Staat dat ergens online in een handleiding ofzo
Ik kan digitaal zo snel niets vinden.
Bij mij zat alles erin (maar geen expansievat) en toch gescheurd (2x), als ie nu weer stuk gaat ben ik benieuwd wat Polen gaat zeggen.
13,1 kWp, Ecodan R32 7,5 , WTW ventilatie, Daikin FTXM35M(R) (5x), Doorstroomverwarmer, Douche WTW, Emco Novette Twin met LFP accu 51.2V 40Ah, Opel Vivaro DC L3H1 75kW (12-2022).
Hoezo kan ik de pot opkoevlaas2 schreef op woensdag 11 september 2019 @ 19:41:
[...]
Jij kan de spreekwoordelijke pot op, jij hebt het overdrukventiel er ook uit gehaald.
Bij mij zat alles erin (maar geen expansievat) en toch gescheurd (2x), als ie nu weer stuk gaat ben ik benieuwd wat Polen gaat zeggen.
Ook een extra overdrukventiel is naar mijn mening nutteloos, ik heb gewoon een inlaatcombinatie met een 6 bar overdruk ventiel.
p.s. Mijn Grafana Dashboard bevat nu de info die ik wil, en de WP draait voor het eerst een avondje omdat er serieus vraag is

Kzit er aan te denken om de grafieken met een breedbeelbeamer boven mijn TV te projecteren, kheb alleen het idee dat mijn wederhelft daar niet zo heel enthousiast over is
[ Voor 10% gewijzigd door Grolsch op 11-09-2019 19:50 ]
Aftesten is vaak 15 of 30 minuten op 10 bar druk zetten en gelijktijdig kijken of het vat op druk blijft staan. Na afloop teken je de druktest af en je hebt direct een lektest uitgevoerd. 300L vat op water valt zover ik weet onder good practice van de europese PED en valt buiten de Nederlandse drukwarenwetbesluit. in de praktijk betekent dat iedereen in principe zo'n vat in elkaar kan lassen als de firma die dit uitvoert vindt dat de lasser gekwalificeerd is. Een afnemer/ verkoper gaat nooit om laskwalificaties vragen. Gezien de vele klachten gaat er iets in dit proces niet goed bij Joule. Daarnaast creeren wij met het opwarmen van het vat dagelijke een dynamische belasting van 2 naar 6 of 7,5 bar. Ik begin het idee te krijgen dat de joulevaten deze stressfactor niet aan kan. Ik zou de inlaat combinatie op 4 bar zetten.Remco45 schreef op woensdag 11 september 2019 @ 15:09:
Mijn inlaatcombinatie 6 bar druppelt behoorlijk snel aan het einde van de SWW run.
Het is dan nog net geen straaltje en het stopt binnen twee minuten nadat de Warmtepomp stopt.
Maar dan is de druk nog altijd 6 bar of net iets lager...
We weten niet hoe dat aftesten is gedaan: eenmalig hoge druk test voor een bepaalde tijd of langdurige dagelijkse fluctuaties zoals dit bij ons optreedt?
Zal eens een e-mail sturen.
Ecodan 7,5kW Nibe F130 ventilatie warmtepomp, 300l RVS SWW, 8400wp zonnepanelen, LL airco/verwarming, 2 MARSTEK VENUS E firmware v153 BMS 215 combination CT003 v117 app v1.6.47
Ik heb Polen 2x uitgebreid erover gesproken en zonder expansie geen garantie (zou m.i met 6 bar inlaatcombinatie wel garantie moeten hebben).Grolsch schreef op woensdag 11 september 2019 @ 19:47:
[...]
Hoezo kan ik de pot opIk heb gewoon dat boekje niet meer, en kan me technisch gezien de meerwaarde van een expansievat niet voorstellen.
Ook een extra overdrukventiel is naar mijn mening nutteloos, ik heb gewoon een inlaatcombinatie met een 6 bar overdruk ventiel.
p.s. Mijn Grafana Dashboard bevat nu de info die ik wil, en de WP draait voor het eerst een avondje omdat er serieus vraag is
[Afbeelding]
Kzit er aan te denken om de grafieken met een breedbeelbeamer boven mijn TV te projecteren, kheb alleen het idee dat mijn wederhelft daar niet zo heel enthousiast over is
Wellicht dat @Remco45 eens met ze gaat bellen om opheldering te krijgen.
13,1 kWp, Ecodan R32 7,5 , WTW ventilatie, Daikin FTXM35M(R) (5x), Doorstroomverwarmer, Douche WTW, Emco Novette Twin met LFP accu 51.2V 40Ah, Opel Vivaro DC L3H1 75kW (12-2022).
Zit je in ieder geval niet heel de avond op je tablet te kijken, ook wat waard toch?Grolsch schreef op woensdag 11 september 2019 @ 19:47:
[...]
Kzit er aan te denken om de grafieken met een breedbeelbeamer boven mijn TV te projecteren, kheb alleen het idee dat mijn wederhelft daar niet zo heel enthousiast over is
En waar in welke handleiding staat datkoevlaas2 schreef op woensdag 11 september 2019 @ 19:55:
[...]
Ik heb Polen 2x uitgebreid erover gesproken en zonder expansie geen garantie (zou m.i met 6 bar inlaatcombinatie wel garantie moeten hebben).
Wellicht dat @Remco45 eens met ze gaat bellen om opheldering te krijgen.
technisch gezien zit er toch geen verschil in beide oplossingen behalve dat een expansievat ca. 50 cent per jaar aan water bespaart
Toen ik mijn vat open geslepen had zag ik een las die leek op gemaakt door een robot, zijn hele nette lassen.corsat schreef op woensdag 11 september 2019 @ 19:54:
[...]
Aftesten is vaak 15 of 30 minuten op 10 bar druk zetten en gelijktijdig kijken of het vat op druk blijft staan. Na afloop teken je de druktest af en je hebt direct een lektest uitgevoerd. 300L vat op water valt zover ik weet onder good practice van de europese PED en valt buiten de Nederlandse drukwarenwetbesluit. in de praktijk betekent dat iedereen in principe zo'n vat in elkaar kan lassen als de firma die dit uitvoert vindt dat de lasser gekwalificeerd is. Een afnemer/ verkoper gaat nooit om laskwalificaties vragen. Gezien de vele klachten gaat er iets in dit proces niet goed bij Joule. Daarnaast creeren wij met het opwarmen van het vat dagelijke een dynamische belasting van 2 naar 6 of 7,5 bar. Ik begin het idee te krijgen dat de joulevaten deze stressfactor niet aan kan. Ik zou de inlaat combinatie op 4 bar zetten.
13,1 kWp, Ecodan R32 7,5 , WTW ventilatie, Daikin FTXM35M(R) (5x), Doorstroomverwarmer, Douche WTW, Emco Novette Twin met LFP accu 51.2V 40Ah, Opel Vivaro DC L3H1 75kW (12-2022).
Dat kleine Poolse vodje dat je erbij krijgt volgens mij staat daar een schema op.Grolsch schreef op woensdag 11 september 2019 @ 20:01:
[...]
En waar in welke handleiding staat dat
technisch gezien zit er toch geen verschil in beide oplossingen behalve dat een expansievat ca. 50 cent per jaar aan water bespaart
13,1 kWp, Ecodan R32 7,5 , WTW ventilatie, Daikin FTXM35M(R) (5x), Doorstroomverwarmer, Douche WTW, Emco Novette Twin met LFP accu 51.2V 40Ah, Opel Vivaro DC L3H1 75kW (12-2022).
Ik heb nooit zo'n vodje gezien, jij @Remco45 ?koevlaas2 schreef op woensdag 11 september 2019 @ 20:05:
[...]
Dat kleine Poolse vodje dat je erbij krijgt volgens mij staat daar een schema op.
Doe ditGrolsch schreef op woensdag 11 september 2019 @ 19:47:
[...]
Kzit er aan te denken om de grafieken met een breedbeelbeamer boven mijn TV te projecteren, kheb alleen het idee dat mijn wederhelft daar niet zo heel enthousiast over is
One thing's certain: the iPad seriously increases toilet time.. tibber uitnodigingscode: bqufpqmp
Ik heb een boekje bij de termica wat ik met mijn vrouw probeer te vertalen. Een airfix vat is verplicht bij installatie en hoort aan de inlaatzijde incl. overdrukventiel gemonteerd te worden. Een overdrukventiel ontlast en zorgt voor een drukomschommeling rondom zijn setting van maximaal 13% namelijk openen bij 6 bar +3% en sluiten bij 6bar -10%. Een airfix buffert vanaf 4 bar totdat het overdrukventiel wordt aangesproken maar dat gebeurt niet bij voldoende volume van de airfix.Grolsch schreef op woensdag 11 september 2019 @ 20:14:
[...]
Ik heb nooit zo'n vodje gezien, jij @Remco45 ?
Als ik de foto van koevlaas bekijk is het vat gescheurd midden in de rvs plaat en dat wijst mogelijker wijs op zwakke plek in het materiaal en/ of te hoge druk.
Ecodan 7,5kW Nibe F130 ventilatie warmtepomp, 300l RVS SWW, 8400wp zonnepanelen, LL airco/verwarming, 2 MARSTEK VENUS E firmware v153 BMS 215 combination CT003 v117 app v1.6.47
Geen expansievat, wel inlaatcombo van 6 bar en de bijgeleverde overdrukventiel laten zitten.
Kan me voorstellen dat de terugslag van een kraan die snel dichtgedaan wordt en/of het 'trillen' van een thermostaatkraan drukgolven veroorzaakt die niet zo snel door die ventielen worden opgevangen.
Heb wel wat zitten kijken naar expansievaten, maar die kosten dan meteen 300 euro
Kan een inlaatcombinatie worden aangepast? Ik dacht dat die niet instelbaar zijn.corsat schreef op woensdag 11 september 2019 @ 19:54
[...]
Ik zou de inlaat combinatie op 4 bar zetten.
Mitsubishi Zubadan 11,2 kW; 14500 Wp (6100 Oost en 8400 West)
https://www.oeg.net/overs...ukventiel-4-bar-512240210
[ Voor 12% gewijzigd door hesselbeertje op 12-09-2019 09:09 ]
28 x AUO SunBravo + Fronius Symo 10.0 + Mitsubishi Zubadan 8kw om de stroom weer op te maken...
Nee, moet je een nieuwe plaatsen. Een inlaat combinatie heeft een type keur en die kun je niet instellen of je moet de veer vervangen.Remco45 schreef op donderdag 12 september 2019 @ 06:51:
[...]
Kan een inlaatcombinatie worden aangepast? Ik dacht dat die niet instelbaar zijn.
M.b.t. de lekkages: Ik heb wat kennis en kan terugvallen op engineering kennis en heb rekenvoorbeelden laten simuleren wat er aan de hand zou kunnen zijn. Belangrijk is om te weten wat de wanddikte van de joule vaten is maar ik wil dit ook van mijn termica vat weten. De lekkages zijn in ieder geval het gevolg van 2 of meer oorzaken waarbij te denken valt aan verkeerde lasmethode, dwz het materiaal had voorverwarmd moeten worden of op een bepaalde manier afgekoeld moeten worden, doe je dit niet dan veroorzaakt dit spanningen in het materiaal. Wat is de wanddikte, 3,5, 4, 5 of 7 mm? Materiaal is rvs 304L, dit is niet de beste rvs soort. En dan krijgen wij de dagelijkse stress factor, dagelijks in korte tijd verwarmen naar 55 a 60 graden met drukverhoging naar 6 of 8 bar. De wanddikte incl lasbehandelmethode incl materiaal en medium bepalen dan de levensduur van het vat, je kan in het slechtste geval een vat dan maar 1 of 2 jaar gebruiken als je dagelijks van 2 naar 6 of 8 bar gaat.
Resume, Joule doet is verkeerd.
Ecodan 7,5kW Nibe F130 ventilatie warmtepomp, 300l RVS SWW, 8400wp zonnepanelen, LL airco/verwarming, 2 MARSTEK VENUS E firmware v153 BMS 215 combination CT003 v117 app v1.6.47
Er zit een boekje bij in het Pools waarin de volgende afbeelding staat:Grolsch schreef op woensdag 11 september 2019 @ 20:14:
[...]
Ik heb nooit zo'n vodje gezien, jij @Remco45 ?

Daar is bij de aanvoer vanuit zonnecollectoren en aan de SWWzijde een expansievat [8] getekend; daarover staat alleen geschreven dat die de juiste dimensie moet hebben.
Over waterdruk staat er (via Translate eerst vertaald naar het Engels want anders krijg je soms hele vreemde woorden):
Waterdruk tussen de 1 en de 6 bar;
Bij hogere drukken moet een drukregelaar van 3,5 bar worden geinstalleerd;
Maximale systeemdruk bij verwarmen 6 bar;
Overdruk veiligheidsventiel van 6 bar moet in de koud waterleiding worden geinstalleerd;
Het rode veiligheidsventiel bevat zowel een druksensor [7 bar] als een temperatuursensor [90 Celsius].
Mitsubishi Zubadan 11,2 kW; 14500 Wp (6100 Oost en 8400 West)
Dit is een heel mooi voorbeeld wat ik eerder heb uitgelegd. Wij belasten dagelijks het vat van 2 naar 6 of 8 bar dus 365x per jaar. de wanddikte incl. materiaalkeuze moet hiervoor geschikt zijn maar is deze te dun dan verdraagt hij de 10 bar wel maar niet tig keer. Zit er ook een fout in de lasbehandelmethode dan wordt tig keer nog minder.Domosapiens schreef op woensdag 11 september 2019 @ 12:45:
Zo ziet bij mij het drukverloop eruit:
https://drive.google.com/...v-nznkvKdB32iY9Ct7Oe/view
Bij verwarmen loopt de druk op en doet het overstort ventiel zijn werk.
De lage dip is ...drukloos systeem i.v.m. aanpassing.
Ecodan 7,5kW Nibe F130 ventilatie warmtepomp, 300l RVS SWW, 8400wp zonnepanelen, LL airco/verwarming, 2 MARSTEK VENUS E firmware v153 BMS 215 combination CT003 v117 app v1.6.47
????Daar is alleen bij de aanvoer vanuit zonnecollectoren een expansievat [8] getekend;
Ik zie er toch echt ook 1 in de koud water aanvoer. (naczynie przeponowe)
Het lijkt mij een norm/cultuur/best-practice verschil:
- Max 6 Bar voor een Poolse boiler past niet bij een Nederlandse 8 Bar overstort ventiel
- Een Nederlandse boiler gaat uit van een Nederlandse 8 Bar overstort ventiel
Expansievaten voor sanitaire installaties ....
Flamco schrijft geen ronkende "bescherm uw boiler tegen lekkage" verhalen, maar
enIn veel huishoudens, bedrijven en instellingen gaan jaarlijks vele tienduizenden liters drinkwater verloren door het weglekken van water via het veiligheidsventiel of veiligheidsgroep. De Airfix expansievaten voor sanitaire installaties roepen deze vaak ongemerkte verspilling een halt toe.
Al schrijven ze in de Montage en gebruikshandleiding van de WPS-E solar 300 (=DJG boiler)Het toepassen van een Airfix A expansievat bij een warmwaterbereider voorkomt het openen van de veiligheidsgroep of van het veiligheidsventiel bij elke opwarming van het sanitaire water. Hierdoor wordt niet alleen de levensduur van de veiligheidsgroep of veiligheidsventiel aanzienlijk verlengd (beschadiging of verkalking van zitting wordt vermeden), maar ook het risico op een blijvende lekkage (met groot waterverlies als gevolg) voorkomen.
Een WijVanWCeend omschrijving ..Wij adviseren een Airfix membraanexpansievat aan de drinkwatertoevoerleiding te monteren.
Waterslag in de installatie dient te allen tijde te worden voorkomen. Indien toch de mogelijkheid bestaat dat het drinkwatervoorraadvat aan waterslag kan worden blootgesteld dient deze
daartegen te worden beveiligd.
Mijn conclusie ...bij een goedkope Joule moet een duur veiligheidsventiel (6bar: weinig gangbaar) en een expansie vat,... i.h.g.v. SWW een duur doorstroom expansie vat.
Wel heel belangrijk !!!!!
Vacuumklep:Er moeten passende maatregelen worden genomen om het vat te beschermen tegen schade veroorzaakt door onderdruk. Schade die wordt veroorzaakt door onderdruk (vacuüm) wordt niet gedekt door de garantie.
https://www.installatieva...ij-20-grc-14bar-428015100
http://www.wattsindustrie.../basic-html/index.html#96
Dank, had ik meteen na het posten al ge-edit.Domosapiens schreef op donderdag 12 september 2019 @ 12:11:
[...]
????
Ik zie er toch echt ook 1 in de koud water aanvoer. (naczynie przeponowe)
Mitsubishi Zubadan 11,2 kW; 14500 Wp (6100 Oost en 8400 West)
Ofwel eigenlijk staat alles altijd volledig open. Nu de vraag: in veel installatieschema's kom ik een open verdeler tegen en een extra pomp die het water door het cv circuit laat circuleren. is dit altijd noodzakelijk? Of kan het in mijn geval met alleen de ingebouwde circulatiepomp in de WP? Alvast dank voor de reakties. Als toevoeging: Ik heb met een digitale flowmeter kunnen bepalen dat wanneer alles open staat de circulatiepomp van de CV rond de 13 liter per minuut circuleert.
[ Voor 9% gewijzigd door cbr1000rr op 12-09-2019 16:00 ]
Huidige aanvoer en retourtemperaturen?
Nobody is perfeckt - But who wants to be Nobody? - Vrijwillig Energycoach Fiat LUXus! - Some Insights
Gasloos huis 9kW Panasonic WH-MDC09J3E5 | Atlantic Explorer V4 270L | 8715Wp @ SMA Tripower 6.0-3AV-40 (4150Wp NO, 4565Wp ZW)
Het huis, vrijstaand, is van 1890, maar wordt op dit moment volledig verbouwd met vloerverwarming op elke verdieping inclusief isolatie, een nieuw dak met 10cm isolatieplaten (rc 4.5), tripple glas op de beneden verdieping (dubbel op de 1e en 2e verdieping), en isolatie door 6cm PIR-voorzetwanden (rc 3.0) met daarbovenop gipswanden. Het huis heeft bijna 10 jaar leeggestaan, historische data heb ik dus niet en al zou die beschikbaar zijn, dan is dit van voor de ingrijpende verbouwing.
Afmetingen huis
Begane grond: 11 * 13 = 143m2
1e Verdieping: 11 * 8 = 88m2
2e Verdieping: 6.5 * 8 = 52m2
Totaal: 283m2
De 2e verdieping heeft in principe dezelfde oppervlakte als de 1e verdieping, echter is bij de grote slaapkamer de vloer van de 2e verdieping weggehaald om een ruimtelijk effect te creëren met uitzicht op de nok van het dak. Qua inhoud is dit dus wel een aandachtspuntje, dit zit net boven de 1000m3. Voor SWW verwachten we een aparte WPB in te zetten. Het betreft een gezin bestaande uit 4 personen.
Vanwege het ontbreken van historische data kan ik helaas de beroemde formules op dit forum niet toepassen; zijn er mensen die het aandurven om hier een educated guess op los te laten? In welke orde van grootte moet ik denken?
Dat geeft je een idee van het vermogen wat je bij een koude dag moet kunnen leveren (-15 bij 35 graden aanvoertemperatuur)
dan nog iets erbij voor SWW en voor ventilatie
5670PV op OzOOO, 5640PV op WnWWW, 3150PV op muur op ZZZW, vloerisolatie, HR++,dakisolatie, PANA 9Jmonoblock WP, Ioniq EV 2017
Wilde gok: 12 kWBDB_046 schreef op donderdag 12 september 2019 @ 19:23:
Onze aannemer en makelaar raadde een warmtepomp af, omdat dit nog "te vroeg" zou zijn om rendabel in te zetten. Inmiddels ben ik door hier veel informatie te vergaren overtuigd dat dit wél de juiste keuze is, waarmee de vervolgvraag gaat zijn hoe krachtig deze moet zijn.
Het huis, vrijstaand, is van 1890, maar wordt op dit moment volledig verbouwd met vloerverwarming op elke verdieping inclusief isolatie, een nieuw dak met 10cm isolatieplaten (rc 4.5), tripple glas op de beneden verdieping (dubbel op de 1e en 2e verdieping), en isolatie door 6cm PIR-voorzetwanden (rc 3.0) met daarbovenop gipswanden. Het huis heeft bijna 10 jaar leeggestaan, historische data heb ik dus niet en al zou die beschikbaar zijn, dan is dit van voor de ingrijpende verbouwing.
Afmetingen huis
Begane grond: 11 * 13 = 143m2
1e Verdieping: 11 * 8 = 88m2
2e Verdieping: 6.5 * 8 = 52m2
Totaal: 283m2
De 2e verdieping heeft in principe dezelfde oppervlakte als de 1e verdieping, echter is bij de grote slaapkamer de vloer van de 2e verdieping weggehaald om een ruimtelijk effect te creëren met uitzicht op de nok van het dak. Qua inhoud is dit dus wel een aandachtspuntje, dit zit net boven de 1000m3. Voor SWW verwachten we een aparte WPB in te zetten. Het betreft een gezin bestaande uit 4 personen.
Vanwege het ontbreken van historische data kan ik helaas de beroemde formules op dit forum niet toepassen; zijn er mensen die het aandurven om hier een educated guess op los te laten? In welke orde van grootte moet ik denken?
13,1 kWp, Ecodan R32 7,5 , WTW ventilatie, Daikin FTXM35M(R) (5x), Doorstroomverwarmer, Douche WTW, Emco Novette Twin met LFP accu 51.2V 40Ah, Opel Vivaro DC L3H1 75kW (12-2022).
Hoe groot is je woningcbr1000rr schreef op donderdag 12 september 2019 @ 15:56:
Beste warmtepomp experts, ik ben mij aan het oriënteren op de installatie die nodig is om een monoblock lucht/water warmtepomp te koppelen met mijn huidige vloerverwarming en radiatoren. De vloerverwarming verdeler is van het zeer lage temperatuur type zonder pomp of naregeling. De radiatoren boven staan open, maar gaan niet heel veel warmte afgeven, maar dat maakt mij niet heel veel uit in een huis uit 2017 wat zeer goed is geïsoleert.
Ofwel eigenlijk staat alles altijd volledig open. Nu de vraag: in veel installatieschema's kom ik een open verdeler tegen en een extra pomp die het water door het cv circuit laat circuleren. is dit altijd noodzakelijk? Of kan het in mijn geval met alleen de ingebouwde circulatiepomp in de WP? Alvast dank voor de reakties. Als toevoeging: Ik heb met een digitale flowmeter kunnen bepalen dat wanneer alles open staat de circulatiepomp van de CV rond de 13 liter per minuut circuleert.
Je praat over "koppelen", wil je de CV ketel vervangen, of wil je hybride gaan werken.
Als je geen naregeling / zoneregeling hebt, voldoende systeeminhoud hebt (ga ik van uit met vloerverwarming) en WP only draait verwacht ik niet dat je een open verdeler en 2e pomp nodig hebt.
Als je een "gemiddelde" woning hebt zul je een warmteverlies hebben van 6KW, dus met een flow van 13 ltr/minuut heb je een dT van 6,6 graden nodig om 6KW kwijt te kunnen.
Ik schat ook dat je zo'n 11 á 12KW WP nodig hebt, mits je bereid bent 24*7 te draaien.BDB_046 schreef op donderdag 12 september 2019 @ 19:23:
Onze aannemer en makelaar raadde een warmtepomp af, omdat dit nog "te vroeg" zou zijn om rendabel in te zetten. Inmiddels ben ik door hier veel informatie te vergaren overtuigd dat dit wél de juiste keuze is, waarmee de vervolgvraag gaat zijn hoe krachtig deze moet zijn.
Het huis, vrijstaand, is van 1890, maar wordt op dit moment volledig verbouwd met vloerverwarming op elke verdieping inclusief isolatie, een nieuw dak met 10cm isolatieplaten (rc 4.5), tripple glas op de beneden verdieping (dubbel op de 1e en 2e verdieping), en isolatie door 6cm PIR-voorzetwanden (rc 3.0) met daarbovenop gipswanden. Het huis heeft bijna 10 jaar leeggestaan, historische data heb ik dus niet en al zou die beschikbaar zijn, dan is dit van voor de ingrijpende verbouwing.
Afmetingen huis
Begane grond: 11 * 13 = 143m2
1e Verdieping: 11 * 8 = 88m2
2e Verdieping: 6.5 * 8 = 52m2
Totaal: 283m2
De 2e verdieping heeft in principe dezelfde oppervlakte als de 1e verdieping, echter is bij de grote slaapkamer de vloer van de 2e verdieping weggehaald om een ruimtelijk effect te creëren met uitzicht op de nok van het dak. Qua inhoud is dit dus wel een aandachtspuntje, dit zit net boven de 1000m3. Voor SWW verwachten we een aparte WPB in te zetten. Het betreft een gezin bestaande uit 4 personen.
Vanwege het ontbreken van historische data kan ik helaas de beroemde formules op dit forum niet toepassen; zijn er mensen die het aandurven om hier een educated guess op los te laten? In welke orde van grootte moet ik denken?
Voor het comfort wel zo lekker.Grolsch schreef op donderdag 12 september 2019 @ 19:53:
[...]
....mits je bereid bent 24*7 te draaien.
13,1 kWp, Ecodan R32 7,5 , WTW ventilatie, Daikin FTXM35M(R) (5x), Doorstroomverwarmer, Douche WTW, Emco Novette Twin met LFP accu 51.2V 40Ah, Opel Vivaro DC L3H1 75kW (12-2022).
[ Voor 32% gewijzigd door Huupke op 12-09-2019 20:08 ]
i5-13600KF @ 6.0GHz || Domoticz on Pi3+Pi4 || PV: 14940 Wp || WP: 12kW LG
Mag ik snappen hoe je aan die dt van 6.6 kom...Grolsch schreef op donderdag 12 september 2019 @ 19:53:
[...]
Hoe groot is je woning
Je praat over "koppelen", wil je de CV ketel vervangen, of wil je hybride gaan werken.
Als je geen naregeling / zoneregeling hebt, voldoende systeeminhoud hebt (ga ik van uit met vloerverwarming) en WP only draait verwacht ik niet dat je een open verdeler en 2e pomp nodig hebt.
Als je een "gemiddelde" woning hebt zul je een warmteverlies hebben van 6KW, dus met een flow van 13 ltr/minuut heb je een dT van 6,6 graden nodig om 6KW kwijt te kunnen.
[...]
Ik schat ook dat je zo'n 11 á 12KW WP nodig hebt, mits je bereid bent 24*7 te draaien.
Mijn wp laat zijn dt niet aansturen doet het zelf.
Maar ben we benieuwd naar de berekening erachter?
Ik 5 kw op 16/minuut wat is mijn dt?
zonneboiler, pelletkachel, 36 panels, Atlantic Wpb, pana 5 Kw H, Heishamon, Domoticz, Grafana, Solarmeters, PVO: https://pvoutput.org/list.jsp?id=15321&sid=19520
Vermogen = L/s * 4.2 * Dt = kWDylantje2 schreef op donderdag 12 september 2019 @ 20:24:
[...]
Mag ik snappen hoe je aan die dt van 6.6 kom...
Mijn wp laat zijn dt niet aansturen doet het zelf.
Maar ben we benieuwd naar de berekening erachter?
Ik 5 kw op 16/minuut wat is mijn dt?
Aangezien 3 van de 4 variabelen bekend zijn kun je ook terugrekenen
Bij 5KW en 16l/minuut is je dT 4,464285714285714 zijn om precies te zijn
Domme vraag, maar dat is dan het ideale plaatje.Grolsch schreef op donderdag 12 september 2019 @ 20:30:
[...]
Vermogen = L/s * 4.2 * Dt = kW
Aangezien 3 van de 4 variabelen bekend zijn kun je ook terugrekenen
Bij 5KW en 16l/minuut is je dT 4,464285714285714 zijn om precies te zijn
alles klopt dan... en is balans...?
Maar de pana bepaalt zelf, hoe zie ik dat dan?
Thanks!!
zonneboiler, pelletkachel, 36 panels, Atlantic Wpb, pana 5 Kw H, Heishamon, Domoticz, Grafana, Solarmeters, PVO: https://pvoutput.org/list.jsp?id=15321&sid=19520
Mijn huis is een verbouwde boerderij van 1807, beneden oppervlakte is 195 m2, met grotendeels vloerverwarming, terwijl de opp. boven ca 60 m2 is, die echter zelden gebruikt wordt; boven zijn alleen radiatoren, die ik vervangen heb met drie-plaats types, en op 35* Ta ook daar de zaak prima warm houden tijdens de koudste periode afgelopen winter.BDB_046 schreef op donderdag 12 september 2019 @ 19:23:
Onze aannemer en makelaar raadde een warmtepomp af, omdat dit nog "te vroeg" zou zijn om rendabel in te zetten. Inmiddels ben ik door hier veel informatie te vergaren overtuigd dat dit wél de juiste keuze is, waarmee de vervolgvraag gaat zijn hoe krachtig deze moet zijn.
Het huis, vrijstaand, is van 1890, maar wordt op dit moment volledig verbouwd met vloerverwarming op elke verdieping inclusief isolatie, een nieuw dak met 10cm isolatieplaten (rc 4.5), tripple glas op de beneden verdieping (dubbel op de 1e en 2e verdieping), en isolatie door 6cm PIR-voorzetwanden (rc 3.0) met daarbovenop gipswanden. Het huis heeft bijna 10 jaar leeggestaan, historische data heb ik dus niet en al zou die beschikbaar zijn, dan is dit van voor de ingrijpende verbouwing.
Afmetingen huis
Begane grond: 11 * 13 = 143m2
1e Verdieping: 11 * 8 = 88m2
2e Verdieping: 6.5 * 8 = 52m2
Totaal: 283m2
De 2e verdieping heeft in principe dezelfde oppervlakte als de 1e verdieping, echter is bij de grote slaapkamer de vloer van de 2e verdieping weggehaald om een ruimtelijk effect te creëren met uitzicht op de nok van het dak. Qua inhoud is dit dus wel een aandachtspuntje, dit zit net boven de 1000m3. Voor SWW verwachten we een aparte WPB in te zetten. Het betreft een gezin bestaande uit 4 personen.
Vanwege het ontbreken van historische data kan ik helaas de beroemde formules op dit forum niet toepassen; zijn er mensen die het aandurven om hier een educated guess op los te laten? In welke orde van grootte moet ik denken?
De hal beneden heeft wèl een zeer ruime opening naar de overloop op de 1 etage waardoor het op de overloop altijd goed warm is.
Zijwanden van de boerderij zijn nu met spouw en een isolatie met een Rd van 2,6; de voorgevel is origineel en steens, met 10 cm spouw en gevuld met PIR, met daarvoor een voorzetwand van blokken, veel betere isolatie dus, de achtergevel, hoewel intern, is gevuld met 100 mm PIR.
Nu heb je een idee van het pand.
Ik heb vorige zomer een split wp geïnstalleerd, en op basis van mijn gas gebruik kwam ik met de gebruikelijke formules hier, op 14 kWh, inclusief sww.
Dat is echter gebleken te ruim bemeten te zijn, en ik ben er zeker van dat ik met een 11,2 kWh van hetzelfde merk prima was uitgekomen. Wij zijn de hele dag thuis en stoken in het seizoen 24/7.
Als je nog een alternatieve warmtebron in de kamer zou hebben (houtkachel of zo) dan kom je met een 11 kWh zeker uit.
En mijn huis staat in het buitengebied, en pakt de volle bak wind oost/west.
14kW ZubadanPUHZ-SHW140YHA+ERSC-VM2C, 200L boiler , 200L buffer, sinds 8/2018, gasloos
Dat is geen ideaal plaatje, de formule is gewoon een natuurkundige formule die klopt.Dylantje2 schreef op donderdag 12 september 2019 @ 20:32:
[...]
Domme vraag, maar dat is dan het ideale plaatje.
alles klopt dan... en is balans...?
Maar de pana bepaalt zelf, hoe zie ik dat dan?
Thanks!!
Je Panasonic is wel slim, maar niet zo slim om de natuurkundige wetten te veranderen
Volgens mij hebben de pana's een modulerende pomp, dus daar kan mee "Geregeld worden" om een bepaalde dT te creeëren. Wil je een grotere dT dan moet de flow naar beneden, of vice versa.
Mijn WP heeft intern geen modulerende pomp, en draait altijd 26 ltr/minuut over het primaire circuit. Aangezien mijn WP de dubbele capaciteit heeft als die van jou is mijn dT bij maximaal vermogen dus 6,15 graad.
Je WP doet niets anders als proberen op Ta setpoint te draaien, niet meer niet minder. Gaat het te hard dan moduleert de WP terug, wordt Ta niet gehaald dan geeft de WP gas (frequentie) bij!
Het doel is inderdaad vervanging van de CV ketel. Woning is een hoekwoning van 160m2.Grolsch schreef op donderdag 12 september 2019 @ 19:53:
[...]
Hoe groot is je woning
Je praat over "koppelen", wil je de CV ketel vervangen, of wil je hybride gaan werken.
Als je geen naregeling / zoneregeling hebt, voldoende systeeminhoud hebt (ga ik van uit met vloerverwarming) en WP only draait verwacht ik niet dat je een open verdeler en 2e pomp nodig hebt.
Als je een "gemiddelde" woning hebt zul je een warmteverlies hebben van 6KW, dus met een flow van 13 ltr/minuut heb je een dT van 6,6 graden nodig om 6KW kwijt te kunnen.
[...]
Beetje met de hier bekende formules zitten rekenen en met meetwaarden van de CV van de afgelopen winter en ik kwam gemiddeld rond de 5kW uit op een koude dag. Dus berekening op basis van de aannames is spot on
Dat zou heel goed kunnen, ik denk dat 5KW voor zo'n moderne hoekwoning voldoende is, zelfs de 5KW Pana die dit effectief niet helemaal haalt bij -7. Vooral met vloerverwarming en 24*7 stoken.cbr1000rr schreef op donderdag 12 september 2019 @ 20:37:
[...]
Het doel is inderdaad vervanging van de CV ketel. Woning is een hoekwoning van 160m2.
Beetje met de hier bekende formules zitten rekenen en met meetwaarden van de CV van de afgelopen winter en ik kwam gemiddeld rond de 5kW uit op een koude dag. Dus berekening op basis van de aannames is spot on
Ik had ook 3 radiatoren van nieuwe kranen voorzien aangezien de oude thermostaat kranen niet meer werkte en deze dus afgelopen winter niet mee hebben gedaan en ik maximaal afgifte vermogen wilde hebben.
Ik heb een meting gedaan met minimaal ketel vermogen, dat is bij mij 22% van 45 kW = 10 kW wat een beetje veel is, en waar ik bang voor was, dat ik met lage temperatuur dit vermogen niet kwijt zou kunnen klopte, ik heb te weinig afgifte capaciteit.
Begonnen met 35oC als max aanvoer temperatuur, maar nadat de ta op 38oC uitkwam ging hij pendelen en toen heb ik de max ta maar verhoogd naar 38oC, gevolg langzaam aan gaat de ketel toch naar ta=43oC want hij kan de warmte onder huidige omstandigheden niet kwijt. Ik ben benieuwd of dit beter gaat als het binnen wat kouder is dan 21.5oC en er ook meer warmte verlies is doordat het buiten kouder is.
Tijdens deze run is mijn binnen temperatuur gestegen van 21,3oC naar 22.4oC.
Mijn Gas verbruik data heeft een vertraging met uitlezen dus continue momentane efficiency uitrekenen is vrij nutteloos. Aan het einde van de run toen alles stabiel was, heb ik de efficiency uitgerekend van de run, uiteindelijk is er 3.80 3.79 m3 Gas verbrand met onderwaarde 31.65 MJ of te wel 8.79167 kWh per m3, dit geeft totaal 33.408 32.529 kWh aan warmte.
Volgens de Kamstrup is er 36.4 kWh aan warmte door het CV circuit gepompt dus dan zou de ketel met een rendement van 108.95 111.90% hebben gebrand ten opzichte van de onderwaarde. (+/- een paar % meetfouten)
Nu een winter gaan meten om te kijken wat de warmte behoefte is bij welke buiten temperaturen en welk vermogen warmte pomp daar bij past, laat de winter maar komen

edit: Foutje in ketel rendement berekening.
3200 Wp OZO+10000 Wp ZZW+3200 Wp WNW - Daikin 4MXM68N + 3 x FTXM20M2V1B + FTXA50A2V1BT - Vaillant AroTherm 125/5 & Boiler VIH RW 300/3 MR
Jullie antwoorden helpen me enorm, aangezien ik vreesde dat 16KW misschien wel aan de krappe kant zou zijn in deze situatie. Als ik het zo lees, dan zou 12KW misschien zelfs voldoende zijn als SWW via een WPB wordt verzorgd en ik bijvoorbeeld kies voor een Panasonic T-Cap of Mitsubishi Zubadan, die ook bij extreem lage temperaturen nog hun nominale KW-waarden kunnen halen. Los van de hogere prijs, zijn er nadelen wanneer ik zou kiezen voor 14/16KW in plaats van 12KW in deze situatie? Belangrijk uitgangspunt is dat de vrouw ook hartje winter er warmpjes bij zit
En jouw huis zal veel beter geïsoleerd zijn dan het mijne, vandaar dat ik je de omschrijving heb gegeven voor een juiste indruk, dan kan je dat beter beoordelen.
Dus ik herhaal: koop niet te groot!
En ik heb, zoals ik aangaf ook de sww op de WP; al zijn wij maar met z'n tweeën, ik ververs een aquarium van in totaal 800 liter, incl filter, elke week voor 50%, dus dat neem took nogal wat warmte. Dan is mijn 200L boiler leeg...maar na een uurtje weer op temperatuur.
14kW ZubadanPUHZ-SHW140YHA+ERSC-VM2C, 200L boiler , 200L buffer, sinds 8/2018, gasloos
Verwijderd
MinimumVermogen van 10kW gaat dus altijd pendelen, behalve misschien als buitenT < 0PentaClover schreef op donderdag 12 september 2019 @ 22:43:
Vandaag eindelijk de Kamstrup in de Gas CV installatie gebouwd. (1 van de 28mm knelkoppeling zweet nog wel een klein beetje![]()
![]()
)
Ik had ook 3 radiatoren van nieuwe kranen voorzien aangezien de oude thermostaat kranen niet meer werkte en deze dus afgelopen winter niet mee hebben gedaan en ik maximaal afgifte vermogen wilde hebben.
Ik heb een meting gedaan met minimaal ketel vermogen, dat is bij mij 22% van 45 kW = 10 kW wat een beetje veel is, en waar ik bang voor was, dat ik met lage temperatuur dit vermogen niet kwijt zou kunnen klopte, ik heb te weinig afgifte capaciteit.
Begonnen met 35oC als max aanvoer temperatuur, maar nadat de ta op 38oC uitkwam ging hij pendelen en toen heb ik de max ta maar verhoogd naar 38oC, gevolg langzaam aan gaat de ketel toch naar ta=43oC want hij kan de warmte onder huidige omstandigheden niet kwijt. Ik ben benieuwd of dit beter gaat als het binnen wat kouder is dan 21.5oC en er ook meer warmte verlies is doordat het buiten kouder is.
Tijdens deze run is mijn binnen temperatuur gestegen van 21,3oC naar 22.4oC.
Mijn Gas verbruik data heeft een vertraging met uitlezen dus continue momentane efficiency uitrekenen is vrij nutteloos. Aan het einde van de run toen alles stabiel was, heb ik de efficiency uitgerekend van de run, uiteindelijk is er 3.80 3.79 m3 Gas verbrand met onderwaarde 31.65 MJ of te wel 8.79167 kWh per m3, dit geeft totaal 33.408 32.529 kWh aan warmte.
Volgens de Kamstrup is er 36.4 kWh aan warmte door het CV circuit gepompt dus dan zou de ketel met een rendement van 108.95 111.90% hebben gebrand ten opzichte van de onderwaarde. (+/- een paar % meetfouten)
Nu een winter gaan meten om te kijken wat de warmte behoefte is bij welke buiten temperaturen en welk vermogen warmte pomp daar bij past, laat de winter maar komen![]()
[Afbeelding: 1st Run Measuring Nefit Performance with Kamstrup 302]
edit: Foutje in ketel rendement berekening.
Bedenk dat we gemiddeld in Nederland maar 120 uren hebben dat het < 0C is.BDB_046 schreef op donderdag 12 september 2019 @ 23:39:
Als ik het zo lees, dan zou 12KW misschien zelfs voldoende zijn als SWW via een WPB wordt verzorgd en ik bijvoorbeeld kies voor een Panasonic T-Cap of Mitsubishi Zubadan, die ook bij extreem lage temperaturen nog hun nominale KW-waarden kunnen halen. Los van de hogere prijs, zijn er nadelen wanneer ik zou kiezen voor 14/16KW in plaats van 12KW in deze situatie? Belangrijk uitgangspunt is dat de vrouw ook hartje winter er warmpjes bij zit
[ Voor 11% gewijzigd door Verwijderd op 12-09-2019 23:59 ]
Wat @Naalroc aangeeft, het grootste nadeel van een te grote WP is het minimale vermogen.BDB_046 schreef op donderdag 12 september 2019 @ 23:39:
Allereerst enorm veel dank voor alle reacties @BarryH @Grolsch @koevlaas2 @Cable_boy en bedankt voor het investeren van je tijd voor deze uitgebreide beschrijving @Naalroc !
Jullie antwoorden helpen me enorm, aangezien ik vreesde dat 16KW misschien wel aan de krappe kant zou zijn in deze situatie. Als ik het zo lees, dan zou 12KW misschien zelfs voldoende zijn als SWW via een WPB wordt verzorgd en ik bijvoorbeeld kies voor een Panasonic T-Cap of Mitsubishi Zubadan, die ook bij extreem lage temperaturen nog hun nominale KW-waarden kunnen halen. Los van de hogere prijs, zijn er nadelen wanneer ik zou kiezen voor 14/16KW in plaats van 12KW in deze situatie? Belangrijk uitgangspunt is dat de vrouw ook hartje winter er warmpjes bij zit
Dit is natuurlijk wel afhankelijk van je afgifte systeem, zo heb ik hier 280m2 v.v. liggen 10cm hoh met diameter 20mm, maar in oudere woningen heb je dat normaal niet.
One thing's certain: the iPad seriously increases toilet time.. tibber uitnodigingscode: bqufpqmp
i5-13600KF @ 6.0GHz || Domoticz on Pi3+Pi4 || PV: 14940 Wp || WP: 12kW LG
1,5 jaar zonder problemen gedraaid en nu vliegt de stop er telkens uit.
Zwaardere 3-fase groep (is nu 3x16A) in de meterkast zetten lijkt mij een lapmiddel
Ik heb geen noemenswaardige stroompieken op de fases van mn warmtepomp in domoticz + slimme meter gezien, meeste pieken zijn tot ~4kW wat niet vreemd is omdat er ook andere gebruikers op die groepen zitten.
BThGvNeOA
Bond Tegen het Gebruik van Nutteloze en Onbekende Afkortingen!
Gewoon uitschrijven wat je bedoelt is zo moeilijk niet... PR (persoonlijk record?), ICE/M/A (verbrandingsmotor?), kdv (kinderdagverblijf), DA (dierenarts?)etc...,
Vanwege je nogal uitgebreide post met specificaties weten wij precies welke WP jij hebt
Maar ik kan me niet voorstellen dat jij een WP hebt die met dit weer langdurig ruim 11kW uit het net trekt (zou dus een 40KW WP moeten zijn), dus ik vermoed dat er iets anders aan de hand is.
Wat is jouw definitie van "een stop", is het geen aardlek die eruit knalt
[ Voor 4% gewijzigd door Grolsch op 13-09-2019 08:48 ]
Eerste wat in me opkomt: als je toch een nieuw dak doet, waarom dan maar een RC-waarde van 4,5? Dit is je (voorlopig) enige kans om het goed te doen. Ik zou voor minimaal 7 à 8 gaan.BDB_046 schreef op donderdag 12 september 2019 @ 19:23:
Het huis, vrijstaand, is van 1890, maar wordt op dit moment volledig verbouwd met vloerverwarming op elke verdieping inclusief isolatie, een nieuw dak met 10cm isolatieplaten (rc 4.5), tripple glas op de beneden verdieping (dubbel op de 1e en 2e verdieping), en isolatie door 6cm PIR-voorzetwanden (rc 3.0) met daarbovenop gipswanden. Het huis heeft bijna 10 jaar leeggestaan, historische data heb ik dus niet en al zou die beschikbaar zijn, dan is dit van voor de ingrijpende verbouwing.
Goed man!
DuidelijkGrolsch schreef op vrijdag 13 september 2019 @ 08:47:
@DropjesLover dan is er wat anders aan de hand vermoed ik.
Vanwege je nogal uitgebreide post met specificaties weten wij precies welke WP jij hebt
Maar ik kan me niet voorstellen dat jij een WP hebt die met dit weer langdurig ruim 11kW uit het net trekt (zou dus een 40KW WP moeten zijn), dus ik vermoed dat er iets anders aan de hand is.
Wat is jouw definitie van "een stop", is het geen aardlek die eruit knalt
De warmtepomp is een Techneco / Atlantic Loria 6010, 9kW
De installatie verwarmt ook een SWW boilervat van 300l, die 1x per week met een 2kW elektrisch element naar 60°C gestookt wordt ivm legionella.
De installatie is aangesloten op een 3-fase automaat ABB DS203NC C16 met aardlek die triggert bij 30mA. Bij een aardlek zou deze een blauw labeltje moeten laten zien, maar dat was beide keren niet het geval.
1 fase = compressor. Deze komt er niet meteen vol in maar start langzaam op, eerst rond de 20% modulatie a 1000W en na een minuutje stoomt hij door naar 95% (3600W)
De waterpomp en computer zit op een andere fase, net zoals het elektrisch warmte element voor de SWW.
BThGvNeOA
Bond Tegen het Gebruik van Nutteloze en Onbekende Afkortingen!
Gewoon uitschrijven wat je bedoelt is zo moeilijk niet... PR (persoonlijk record?), ICE/M/A (verbrandingsmotor?), kdv (kinderdagverblijf), DA (dierenarts?)etc...,
Op 1 16A fase moet je 3680Watt langdurig kunnen verbruiken, en er is niets bij jou wat daarvoor kan zorgen.
Ik ben geen electriciën, maar je automaat vervangen door 3 x 25A gaat je probleem niet oplossen verwacht ik, ik denk dat er wat anders aan de hand is.
Ik vrees het ookGrolsch schreef op vrijdag 13 september 2019 @ 09:14:
Zoals je zelf kunt uitrekenen kan bovenstaande er niet voor zorgen dat je automaat eruit vliegt.
Op 1 16A fase moet je 3680Watt langdurig kunnen verbruiken, en er is niets bij jou wat daarvoor kan zorgen.
Ik ben geen electriciën, maar je automaat vervangen door 3 x 25A gaat je probleem niet oplossen verwacht ik, ik denk dat er wat anders aan de hand is.
Ff bellen met de installateur.
BThGvNeOA
Bond Tegen het Gebruik van Nutteloze en Onbekende Afkortingen!
Gewoon uitschrijven wat je bedoelt is zo moeilijk niet... PR (persoonlijk record?), ICE/M/A (verbrandingsmotor?), kdv (kinderdagverblijf), DA (dierenarts?)etc...,
Hiervoor gebruik ik Openhab2 en Grafana.
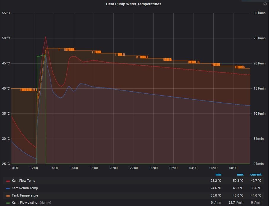
Wat opviel was het themosyphon effect vanuit de spiraal in mijn 400 l boiler terug naar de warmtepomp.
De gebruikte Chinese driewegklep schakelt na SWW bedrijf namelijk niet terug naar de CV-stand.
Vanwege de korte leidinglengte (alles goed in de Armaflex) en de compacte en geisoleerde warmtewissellaar in de Hydrobox, had ik gehoopt dat dit mee zou vallen, maar het tegendeel bleek waar.

Dit is het thermosyphon effect na een SWW run zonder verdere waterafname.

En dit is net na een douchebeurt: je ziet dan een zeer langzame golfbeweging.
Dit gaat zo traag dat de Kamstrup geen flow registreert, maar er lekt duidelijk warmte weg.
Oplossing: wisselcontact relais; voor de eenvoud van montage (geen soldeerwerk) gekozen voor een groepenkastrelais, gevonden op marktplaats voor € 5,= en dan zit er zelfs nog een indicatielampje op

Gevolg is dat Ta en Tr nu normaal dalen, er lekt - behalve door geleiding over het metaal e.d. - vrijwel geen warmte meer weg, en daardoor is de temperatuurdaling meer dan gehalveerd.
Mitsubishi Zubadan 11,2 kW; 14500 Wp (6100 Oost en 8400 West)
i5-13600KF @ 6.0GHz || Domoticz on Pi3+Pi4 || PV: 14940 Wp || WP: 12kW LG
Dit topic is gesloten.
![]()