Water/water warmtepomp voor het verwarmen/koelen van je huis

Pagina: 1 ... 21 ... 113 Laatste
Acties:

Acties:
  • 0 Henk 'm!

  • Weppel
  • Registratie: Oktober 2000
  • Laatst online: 18:12
sjimmie schreef op dinsdag 28 april 2020 @ 12:47:
[...]
Iemand ervaring met WelWater voor de boringen?
Ja. Enkele jaren geleden boring laten doen hier. Hebben tijdens boringen een mantelbuis in de tuin beschadigd. Op aangesproken, houden bij hoog en laag vol dat ze de mantelbuis niet beschadigd hebben. Uiteindelijk de schade maar laten repareren op eigen kosten.

Nu enkele jaren later is er drukdaling op het broncircuit. Heeft even geduurd voordat ze langs kwamen, maar nu langs geweest om te controleren en ze komen later nog een keer terug om de lekkage te repareren.

Ondanks bovenstaande tevreden over het geleverde werk. Kundige mensen :)

[ Voor 19% gewijzigd door Weppel op 09-05-2020 19:32 ]


Acties:
  • 0 Henk 'm!

  • razor1911
  • Registratie: Juni 2010
  • Laatst online: 17-01-2021
Mijn vraag
In mijn nieuwbouw huis is en stiebel WPC 07 Cool geïnstalleerd met vloerverwarming. Dit werkt allemaal goed, alleen in de zomer heb ik een probleem met koelen. Dit doet de warmtepomp namelijk alleen op de begane grond en niet op de andere verdiepingen.

Relevante software en hardware die ik gebruik
...

Wat ik al gevonden of geprobeerd heb

Ik heb op alle kamers Danfoss RET 2000MS deze heb ik in de koelmodus gezet dit levert geen verbetering op. Terwijl die onder wel koelt met een geavanceerd koelthermostaat. Nou heb ik horen zeggen dat we een kabel missen naar boven naar de Danfoss RET 2000MS thermostaat. Een buurman heeft deze kabel getrokken maar heeft nog steeds geen koeling boven. Van een ander hoor ik weer dat onze vloerverwarming niet geschikt is omdat interne delen niet voor koeling gemaakt zijn. Kan dit zo zijn? hier kan ik online weinig over vinden.

Acties:
  • 0 Henk 'm!

  • Mausinho
  • Registratie: Mei 2020
  • Laatst online: 20:21
Femme schreef op woensdag 5 februari 2020 @ 12:53:
Maandag bericht gekregen dat er in week 8 aan de slag gegaan kan worden met het bouwen van een nieuwe bronverdeler en leggen van een extra horizontale collector om voor eens en altijd af te rekenen met de waardeloze temperaturen van onze bron. Die doet nu op lange runs -1,5℃ ingaand naar de WP.

Omdat de flow van de huidige bronverdeler niet meer geregeld kan worden bouwen we een nieuwe voor zes circuits. Daarvan drie verticaal (met elk twee bronnen van 60 meter in serie) en drie horizontaal van ieder 200 meter. De verticale bon zou met 360 meter à 25 watt zo'n 9kW moeten kunnen leveren en de horizontale met 600 meter à 15 watt eveneens zo'n 9kW. De warmtepomp levert volgens opgave een vermogen van 17kW bij 0/35 graden. Ik hoop dat we er hiermee minimaal een 20kW warmtepomp van kunnen maken door de hogere aanvoertemperaturen. Er komt een bestuurbare klep in de bronverdeler waarmee de bron volledig op de verticale lussen kan draaien mocht de bodemtemperatuur in de zomer te ver oplopen voor koeling. Ik ga ook 1-wire DS18B20 temperatuurprobes op de leidingen zetten zodat ik de temperaturen van de circuits kan monitoren en de flow daar op kan afstemmen.

De PE-buizen ga ik zelf met hulp van onze klusjesman en een graafmachine/machinist van een loonwerker in de grond leggen en komt te liggen in een stukje weiland van 40 bij 40 meter.

Ik ga tzt een beeldverslagje posten van het graafwerk en het effect op de temperaturen :) .
@Femme Hoe is de aanleg van je horizontale bodemcollector verlopen?

Gezien de sterk gestegen prijzen van verticale bronnen over de afgelopen jaren, zou je verwachten dat horizontale bodemwisselaars weer aantrekkelijker worden, vooral bij nieuwbouw. De aanleg van de bodemwisselaar is veel eenvoudiger en een deel van de werkzaamheden zou je evt zelf kunnen uitvoeren. In tegenstelling tot Duitsland waar de Grabenkollektor behoorlijk populair is onder zelfbouwers, hoor ik er in Nederland maar heel weinig over. In principe zou SPF iets lager moeten zijn dan een goed gedimensioneerde verticale bron, maar in de praktijk worden er in Duitsland zeer goede rendementen gerapporteerd:https://www.waermepumpen-...ndex.php?button=statistik.
Uiteraard moet je hiervoor wel de benodigde ruimte beschikbaar hebben.

Kan iemand mij uitleggen waarom deze systemen zo weinig worden toegepast in Nederland? Is dit puur ruimtegebrek?

Acties:
  • 0 Henk 'm!

  • Gwaihir
  • Registratie: December 2002
  • Niet online
Misschien worden ze (naar verhouding) exact even vaak toegepast, maar is door ons kleine landje het totale aantal zelfbouwers zo klein dat je ze niet online terug kunt vinden? (Onvoldoende kritische massa voor NL-fora e.d.?) Je hebt het toch best wel over iets exotisch..

Acties:
  • +2 Henk 'm!

  • Femme
  • Registratie: Juni 1999
  • Laatst online: 09-10 13:33

Femme

Hardwareconnaisseur

Official Jony Ive fan

Mausinho schreef op woensdag 6 mei 2020 @ 15:18:
[...]


@Femme Hoe is de aanleg van je horizontale bodemcollector verlopen?
Toevallig zijn net vandaag de laatste werkzaamheden afgerond.

Eind februari hebben we 600 meter een HPE buis in de grond gelegd volgens het principe van een ringgrabenkollektor. Met een graafmachine hebben we een sleuf laten graven van ongeveer 1,80 meter breed en daar is de buis in ringen ingelegd. De totale oppervlakte van de collector schat ik op 200 vierkante meter. Die diepte is 1,3 tot 1,6 meter, dieper ging niet vanwege de grondwaterstand. Februari is niet echt een handige periode om een collector in te graven vanwege de hoge grondwaterstand maar omdat de gelegenheid zich aandeed en iedereen die iets kan met aardwarmte nogal druk bezet is heb ik het toch maar laten doorgaan.

Er zijn drie lussen gelegd. Bij het graven van de sleuf voor de tweede lus werd de net gelegde buis in de eerste lus helaas kapot getrokken. Omdat we op grondwaterpeil zaten te werken stortte de geul daarna vrij snel in waarna één uiteinde van de buis in de modder lag. Dit ging dus lekker op zijn buurman en buurmans.

Vanwege wat leveringsproblemen met onderdelen voor de nieuwe collectorput kon het daadwerkelijk aansluiten pas drie weken geleden gedaan worden. Het opgraven van het kapot getrokken uiteinde van de eerste lus bleek gelukkig mee te vallen. De afgelopen drie weken heeft de WP op de horizontale bron gedraaid en vandaag is ook de verticale aangesloten op de nieuwe bronverdeler.

De horizontale bron deed halverwege april al een temperatuur van 10,4 graden. In nachten met runs van zo'n 20 minuten en tussenpauzes van één tot anderhalf uur liep de liep de temperatuur wel wat terug. Het laagste dat ik heb gezien is 6,4 graden aan het eind van een run. Dat is dus wel met een bron die voor een 17 kW niet-modulerende warmtepomp eigenlijk veel te klein is.

De komende dagen moet ik maar eens zien wat de prestaties zijn met de combinatie van de horizontale en verticale bron. De flow van de verticale kan nu op de nieuwe bronverdeler eindelijk goed geregeld worden. De pomp draait nu even continu om te ontluchten en zonder belasting is de temperatuur 10,1℃.

Ik heb een ultrasone flowmeter op de bronleiding om flow te meten en aan de hand van de flow en delta T te berekenen wat er aan warmte wordt onttrokken aan de bron. Sinds dat de horizontale bron op de verdeler is aangesloten is de flow een stuk hoger (van 2,3 naar ruim 3 m³ per uur), wat dicht in de buurt komt van de specs (3,2m³ per uur). De extra lussen helpen dus blijkbaar ook om de weerstand te verminderen. Op een sww run begon hij bij 18,6 kW aan de bodem onttrokken thermisch vermogen wat gedurende de run afliep naar 15 kW. Dat lijken me veelbelovende waarden voor een sww run die altijd minder efficiënt is. Het elektrisch vermogen van 4,3 kW moet hier nog bijop geteld worden.

[ Voor 4% gewijzigd door Femme op 06-05-2020 17:26 ]


Acties:
  • 0 Henk 'm!

  • Mausinho
  • Registratie: Mei 2020
  • Laatst online: 20:21
Bedankt voor je uitgebreide reactie, Femme. Interessante configuratie heb je nu, met deze combinatie van verticale en horizontale bronnen. Kun je de aanvoertemperaturen van de bronnen individueel monitoren of zijn ze in de collectorput effectief gekoppeld als 1 aanvoerbron naar je WP? In ieder geval zouden de eerdere tekortkomingen van je verticale bronnen hiermee ruimschoots verholpen moeten zijn. Benieuwd naar je ervaringen en performance de komende tijd, je eerste data zijn in ieder geval bemoedigend.

Grondwater is inderdaad zowel je vriend als vijand bij deze systemen. Ik heb al de nodige "moddergevechten" tijdens aanleg voorbij zien komen op de duitse fora. Nog afgezien van de hoge grondwaterstand, zal het geen pretje zijn geweest dit eind februari te moeten doen. Qua performance is het natuurlijk ideaal om je lussen in het grondwater te hebben liggen, dus hopelijk blijft het grondwater dit jaar wat meer op peil...

In het kader van de meldings- en certificeringsplicht in Nederland: heb je de lussen zelf (met een graafmachine van een loonwerker) aangelegd en e.a. vervolgens door een gecertificeerd bedrijf laten aansluiten of had je het geheel als 1 opdracht uitbesteed? Zou interessant zijn om tzt een globale vergelijking te kunnen maken van de aanlegkosten / kW voor verticale vs horizontale bodemwisselaar.

Acties:
  • 0 Henk 'm!

  • Armin
  • Registratie: April 2001
  • Laatst online: 10-10 00:32
Mausinho schreef op woensdag 6 mei 2020 @ 15:18:
[...]
Uiteraard moet je hiervoor wel de benodigde ruimte beschikbaar hebben.

Kan iemand mij uitleggen waarom deze systemen zo weinig worden toegepast in Nederland? Is dit puur ruimtegebrek?
De vraag stellen is hem beantwoorden.

De gemiddelde vinex wijk nieuwbouw heeft een tuin van de oppervlakte van mischien een parkeerplaats van twee auto's. Voeg toe het andere leidingwerk dat er door moet, plus dat iedereen daar begrijpelijk een terras op wil en je ziet het probleem ...

Acties:
  • 0 Henk 'm!

  • Femme
  • Registratie: Juni 1999
  • Laatst online: 09-10 13:33

Femme

Hardwareconnaisseur

Official Jony Ive fan

Mausinho schreef op woensdag 6 mei 2020 @ 20:02:
Bedankt voor je uitgebreide reactie, Femme. Interessante configuratie heb je nu, met deze combinatie van verticale en horizontale bronnen. Kun je de aanvoertemperaturen van de bronnen individueel monitoren of zijn ze in de collectorput effectief gekoppeld als 1 aanvoerbron naar je WP? In ieder geval zouden de eerdere tekortkomingen van je verticale bronnen hiermee ruimschoots verholpen moeten zijn. Benieuwd naar je ervaringen en performance de komende tijd, je eerste data zijn in ieder geval bemoedigend.
Ik kan nog niet individueel monitoren. Dat zou ik wel willen doen, vraag is wel of ik er aan toe kom. Voor de volgende winter is het wel interessant om te monitoren wat de temperaturen doen en om er handmatig de flow wat mee bij te regelen zodat de verticale lussen meer flow krijgen dan de horizontale (aannemende dat de verticale beter temperaturen gaat doen).
Grondwater is inderdaad zowel je vriend als vijand bij deze systemen. Ik heb al de nodige "moddergevechten" tijdens aanleg voorbij zien komen op de duitse fora. Nog afgezien van de hoge grondwaterstand, zal het geen pretje zijn geweest dit eind februari te moeten doen. Qua performance is het natuurlijk ideaal om je lussen in het grondwater te hebben liggen, dus hopelijk blijft het grondwater dit jaar wat meer op peil...
Het was een mooie dag in februari dus voor zover geen probleem, maar einde zomer is een beter moment.
In het kader van de meldings- en certificeringsplicht in Nederland: heb je de lussen zelf (met een graafmachine van een loonwerker) aangelegd en e.a. vervolgens door een gecertificeerd bedrijf laten aansluiten of had je het geheel als 1 opdracht uitbesteed? Zou interessant zijn om tzt een globale vergelijking te kunnen maken van de aanlegkosten / kW voor verticale vs horizontale bodemwisselaar.
Ik heb het werk laten uitvoeren door een kennis die een bedrijf heeft in aardwarmtesystemen. Hij heeft is gecertificeerd om verticale systemen aan te mogen leggen. Als ik 'we' schrijf dan bedoel ik eigenlijk dat hij het werk deed en ik er een beetje bij heb staan kijken en wat grond heb staan scheppen ;) . In principe kun je die buizen wel zelf in de grond leggen, is gewoon hetzelfde spul als wat je nodig hebt voor de water serieuzere tuinberegening. Een bronverdeler kun je kant en klaar kopen of uit onderdelen opbouwen. Ook dat zou wel zelf te doen moeten zijn als je de tijd ervoor neemt en je erin verdiept.

De kosten voor de graafwerkzaamheden waren € 650 voor 8,25 uur mobiele kraan (groot model waar je 1,8 meter breed mee kunt graven). De laatste anderhalve uur is de kraanmachines bezig geweest met wat landscaping, dat was niet noodzakelijk geweest.

De offerte voor het aanleggen van 600 meter buis en een nieuwe collectorput met bronverdeler voor zes groepen waren € 3225, maar dat was met acht uur werk tegen een vriendentarief. Er is fors meer werk in gaan zitten vanwege wat tegenslagen en gedoe om de oude bronverdeler te ontkoppelen (die ligt in de oprit in een betonnen bak met onder het grind een laag gebroken puin als verharding waar je niet makkelijk doorheen graaft). Bij een nieuw aan te leggen systeem heb je dat gedoe niet.

Een RGK van 600 meter met 40mm buis is volgens de pakketten die https://www.ringgrabenkollektor.com/shop/ verkoopt goed voor een vermogen van zo'n 9 kW.

[ Voor 3% gewijzigd door Femme op 06-05-2020 22:37 ]


Acties:
  • 0 Henk 'm!

  • biomass
  • Registratie: Augustus 2004
  • Laatst online: 21:46
@razor1911 Omdat het om een nieuwbouwhuis gaat, wat zegt de leverancier ervan? Stroomt er wel voldoende koud water naar boven?

[ Voor 5% gewijzigd door biomass op 06-05-2020 22:42 ]


Acties:
  • 0 Henk 'm!

  • razor1911
  • Registratie: Juni 2010
  • Laatst online: 17-01-2021
@biomass De leverancier zegt dat er verkeerde schakelingen in de warmtepomp zit en dat dit niet geschikt is voor koud water. Ja er stroomt wel koud water tot aan de verdeler van de vloerverwarming.

Acties:
  • 0 Henk 'm!

  • Mausinho
  • Registratie: Mei 2020
  • Laatst online: 20:21
Als ik 'we' schrijf dan bedoel ik eigenlijk dat hij het werk deed en ik er een beetje bij heb staan kijken en wat grond heb staan scheppen
Dat is toch een ideale taakverdeling, iemand moet het overzicht bewaren... :)

Aanlegkosten voor een bron van ~9kW (zou wat kunnen oplopen als de ondergrond nat genoeg is) komen daarmee dus normalerwijze op ~4-5k, dat komt redelijk overeen met de bedragen die elders vermeld worden.

Voor het betere bierviltjes-werk:
Horizontale bron: ~5kE/9kW =~E0,55/W
Verticale bron: Op basis van offertes/voorbeelden die hier op het forum te vinden zijn lijken de kosten van een boring door schaarste de afgelopen 2 jaar te zijn gestegen naar zo'n 30E/m. Uitgaande van een gemiddelde opbrengst van 30W/m kom je daarmee op ~1,00E/W. (Enkele jaren geleden lag dit nog rond de ~0,70E/W)

Door de lagere brontemperatuur lever je met een horizontale bodemwisselaar uiteraard in qua efficientie, met name in de wintermaanden; op jaarbasis zou dit om ~5-10% te gaan. Uiteraard staat bovenstaande vol aannames en kan e.a. op individuele basis sterk afwijken afhankelijk van specifieke factoren zoals bodemgesteldheid, installatie etc. Maar als het grosso modo zou kloppen dan zouden horizontale systemen wel degelijk economisch zeer rendabel zijn voor wie de mogelijkheid heeft qua ruimte, zeker als de werkzaamheden bij nieuwbouw gecombineerd kunnen worden en materieel al aanwezig is op de bouwplaats.

@Armin @Gwaihir Toegegeven dat dit een vrij specifieke situatie is en zeker niet geschikt voor de gemiddelde Nederlandse Vinex-wijk, maar toch een situatie die met name in landelijke gebieden wel degelijk voorkomt. Uiteraard geen massa-oplossing, maar helaas lijkt de L/W warmtepomp momenteel daarin de slag te winnen.

Acties:
  • 0 Henk 'm!

  • Gwaihir
  • Registratie: December 2002
  • Niet online
@Mausinho Ik bedoel zeker niet te zeggen dat deze oplossing geen plek heeft in het landschap. In tegendeel, ik val je juist bij: je vroeg waarom het zo weinig wordt toegepast. Ik vraag me af waarom je dat denkt, probeerde het om te buigen naar: kan het zijn dat je het vooral weinig hoort? Is dat al met al aannemelijk?

Acties:
  • 0 Henk 'm!

  • Mausinho
  • Registratie: Mei 2020
  • Laatst online: 20:21
@Gwaihir Goed punt. Eerlijk gezegd ben ik pas recent begonnen me te orienteren op dit vlak en het valt me op dat het soms lastig is om een horizontale bodemwisselaar als serieus alternatief mee te laten nemen, terwijl de prijzen voor verticale systemen best stevig zijn geworden. Maar wellicht zegt dat idd meer over de partijen waarmee ik tot dusverre in gesprek ben geweest....in combinatie met de smalle doelgroep natuurlijk.

Des te interessanter om via dit forum meer over de ervaringen met een horizontaal systeem in Nederland te lezen.

Acties:
  • 0 Henk 'm!

  • BadConnection
  • Registratie: Augustus 2004
  • Laatst online: 11-10 11:16
@razor1911 in de warmtepomp zit een 230v signaal, wij zetten daar een relais tussen zodat het een potentiaalvrij contact wordt. Hiermee kan je vaak een naregeling sturen.
Welke regelaar heb je?

Acties:
  • 0 Henk 'm!

  • daf666
  • Registratie: Februari 2018
  • Laatst online: 13-02 00:39
@Mausinho Hier een horizontale wisselaar van 1000m2.
1000 meter pe van 40mm en 100 meter pe van 50 mm plus koppelingen.
Kosten, 1600 euro, drie en een halve dag kraanwerk, 1600 materiaal tot in de stookhut.
Alles wel zelf gedaan, sorry @Femme
Afgelopen "winter" koudst gemeten temperatuur van de wisselaar 5,8gr.
Dit na een run van anderhalf uur.
De wp 13,7 kw, buffer van 1400 liter.
Dit is het eerste jaar dat hij draait, dus nog niet veel info.
Totale verbruik tot nu toe, 3730 KWh.
Het betreft een aan/uit pomp.
Ongeveer 1000 draai uren met evenveel schakelmomenten.
Hij draait vanaf september.

Acties:
  • 0 Henk 'm!

  • The Lord
  • Registratie: November 1999
  • Laatst online: 17:13
Ik volg deze draad al een hele tijd op en af, maar kan me niet herinneren dat iemand een lucht-water aan zijn bron systeem heeft toegevoegd. Aangezien de WWWPs meestal met bron temperaturen tot 20ºC kunnen werken lijkt me dit een aardige overweging om de sCOP te verhogen.

M.a.w. als buitentemperatuur hoger ligt dan grond bron temperatuur dan wordt de lucht-water wisselaar gebruikt. Als buitentemperatuur hoger is dan 20ºC dan wordt gemengd met grond bron tot een maximum van 20ºC.

Lijkt me interessant om te proberen met een afgedankte datacenter chiller ofzo. Als je genoeg grond hebt om het een eind van je huis te zetten. (@Femme? :) )

geeft geen inhoudelijke reacties meer


Acties:
  • 0 Henk 'm!

  • bbbrumbrum
  • Registratie: November 2003
  • Niet online
The Lord schreef op vrijdag 8 mei 2020 @ 11:43:
Ik volg deze draad al een hele tijd op en af, maar kan me niet herinneren dat iemand een lucht-water aan zijn bron systeem heeft toegevoegd. Aangezien de WWWPs meestal met bron temperaturen tot 20ºC kunnen werken lijkt me dit een aardige overweging om de sCOP te verhogen.

M.a.w. als buitentemperatuur hoger ligt dan grond bron temperatuur dan wordt de lucht-water wisselaar gebruikt. Als buitentemperatuur hoger is dan 20ºC dan wordt gemengd met grond bron tot een maximum van 20ºC.

Lijkt me interessant om te proberen met een afgedankte datacenter chiller ofzo. Als je genoeg grond hebt om het een eind van je huis te zetten. (@Femme? :) )
Is dat de moeite?

Je draait dan alleen voor SWW, daarbuiten is het systeem aan het koelen.
Lijkt me beter om dan gewoon een WP boiler neer te zetten die op 100% buitenlucht draait.
Die kan tenminste ook fatsoenlijke SWW temperaturen op de compressor maken.
Daarnaast heeft Femme een eigen zonneparkje staan, die ene COP punt erbij lijkt me niet de moeite voor een SWW runnetje. Anders krijg je toch geen drol terug voor de kWh's....

Acties:
  • 0 Henk 'm!

  • razor1911
  • Registratie: Juni 2010
  • Laatst online: 17-01-2021
BadConnection schreef op donderdag 7 mei 2020 @ 19:55:
@razor1911 in de warmtepomp zit een 230v signaal, wij zetten daar een relais tussen zodat het een potentiaalvrij contact wordt. Hiermee kan je vaak een naregeling sturen.
Welke regelaar heb je?
Merk toch dat ik er niet heel veel kaas van gegeten heb. Bedoel je de regelaar van de vloerverwarming?

Acties:
  • 0 Henk 'm!

  • Mausinho
  • Registratie: Mei 2020
  • Laatst online: 20:21
@daf666 Ik had je eerdere posts al opgemerkt, Johannes, en je website er nog eens op nagelezen. Petje af voor wat je allemaal zelf hebt gedaan.

Zo op het eerste gezicht is je bron heel ruim bemeten (afhankelijk van de ondergrond 15-22 kW?) Het verbaast me niet dat je temperaturen deze winter redelijk dicht in de buurt van de reguliere bodemtemperatuur op 1,7m zijn gebleven. Luxe!

Hoe heb je de lussen precies gelegd? 1000m2 oppervlak voor de wisselaar klinkt nogal veel voor 1000m PE. Op basis van de gangbare duitse simulatie-tools en voorbeelden zou ik hiervoor een factor 2-3 kleiner verwachten. Wellicht begrijp ik je setup verkeerd.

Had jij de benodige certificering (BRL SIKB 11.000/ BRL 6000-21)? Hogere mate van regulering is natuurlijk een ander groot verschil tussen Nederland en onze buurlanden hetgeen leidt tot hogere prijzen.

Acties:
  • 0 Henk 'm!

  • Gwaihir
  • Registratie: December 2002
  • Niet online
@The Lord EcoForest heeft dergelijke combi-systemen van W/W + L/W standaard in het assortiment. Misschien is hun documentatie een goed startpunt?

Acties:
  • 0 Henk 'm!

  • daf666
  • Registratie: Februari 2018
  • Laatst online: 13-02 00:39
@Mausinho De bron is inderdaad wat groot uitgevallen, het stukje grond lag braak en moest toch over de kop.
Dus toen alles maar gebruikt.
Wilde graag een wisselaar van minimaal 18 kw om toch wat reserve te hebben bij extreme omstandigheden.
Al hoewel de weersomstandigheden van de laatste 10 jaar nou niet een elfstedentochtwinter voorspelden.
Was op een paar sites uit belgië berekeningen tegen gekomen die m.i. wel heel erg optimistisch waren.
Daarom alles wat forser uitgevoerd, De Pe 40mm i.p.v. 32mm en de aanvoer en retour 50mm.
De lussen zijn de rollen PE uitgetrokken tot 34 meter lengte, de ontstane lussen vast gezet met t-raps.
De doorsnede is 1.5 meter, 10 lussen op ruim een meter van elkaar.
Daardoor de stromingssnelheid laag en de inhoud groter.
Heeft ook een nadeel, moest 300 liter glycol in.
De wp met aansturing ook zelf gedaan en {oeps} geen certificering.
Enige kennis is hier wel aanwezig hoor, cv installaties boven 130 kw, gecertificeerd.
Al met al het gehele project voor 5.5k kunnen uitvoeren.

Acties:
  • 0 Henk 'm!

  • jochemh
  • Registratie: Mei 2007
  • Laatst online: 02-10 19:10
We zijn net begonnen met de bouw van ons nieuwbouwhuis.
Ik neig momenteel naar een water/water warmtepomp icm een horizontaal captatienet (kavel is totaal 1600m2).

Een kennis heeft hier goede ervaringen mee en kan mij helpen met het aanleggen van de slangen.

Nibe heeft recent de S1255 PC (modulerend met ingebouwd 180L buffervat) en de S1155 PC (extern buffervat) geïntroduceerd.

Volgens de energieverlies berekeningen hebben we ongeveer 7kW aan warmte nodig (3-voudig glas, overal 16cm PIR isolatie).
De Nibe S1155PC 6kW versie (8kW als optie ingebouwd) zou dan volstaan.

Nu heb ik van de eerste leverancier waar ik een offerte heb opgevraagd te horen gekregen dat je helemaal geen leidingen mag leggen zonder BRL certificaat.
Nibe verwijst ook naar de bronboorder (met certificaat) voor zowel de berekeningen als de aanleg.

Er zijn volgens mij maar weinig installateurs die zoiets aandurven.

Ik las eerder dat @Femme en @daf666 iets soortgelijks hebben ondernomen.
Ook @annespruit1980 was begin dit jaar met een zelfde systeem bezig.

Heeft iemand tips hoe verder te gaan?

Acties:
  • 0 Henk 'm!

  • annespruit1980
  • Registratie: April 2017
  • Laatst online: 10-10 17:54
jochemh schreef op maandag 11 mei 2020 @ 09:58:
We zijn net begonnen met de bouw van ons nieuwbouwhuis.
Ik neig momenteel naar een water/water warmtepomp icm een horizontaal captatienet (kavel is totaal 1600m2).

Een kennis heeft hier goede ervaringen mee en kan mij helpen met het aanleggen van de slangen.

Nibe heeft recent de S1255 PC (modulerend met ingebouwd 180L buffervat) en de S1155 PC (extern buffervat) geïntroduceerd.

Volgens de energieverlies berekeningen hebben we ongeveer 7kW aan warmte nodig (3-voudig glas, overal 16cm PIR isolatie).
De Nibe S1155PC 6kW versie (8kW als optie ingebouwd) zou dan volstaan.

Nu heb ik van de eerste leverancier waar ik een offerte heb opgevraagd te horen gekregen dat je helemaal geen leidingen mag leggen zonder BRL certificaat.
Nibe verwijst ook naar de bronboorder (met certificaat) voor zowel de berekeningen als de aanleg.

Er zijn volgens mij maar weinig installateurs die zoiets aandurven.

Ik las eerder dat @Femme en @daf666 iets soortgelijks hebben ondernomen.
Ook @annespruit1980 was begin dit jaar met een zelfde systeem bezig.

Heeft iemand tips hoe verder te gaan?
Ik heb wel een Nibe grondwarmtepomp, maar verder niet aangesloten. Dus ik kan hier helaas niets over zeggen. Alleen dat het inderdaad zo is dat je zelf met grondwarmte kennelijk niets mag doen.... Gelukkig had ik die Nibe goedkoop gekocht, dus zo erg is dat voor mij niet. Wie weet in de toekomst.

Acties:
  • 0 Henk 'm!

  • Femme
  • Registratie: Juni 1999
  • Laatst online: 09-10 13:33

Femme

Hardwareconnaisseur

Official Jony Ive fan

jochemh schreef op maandag 11 mei 2020 @ 09:58:
We zijn net begonnen met de bouw van ons nieuwbouwhuis.
Ik neig momenteel naar een water/water warmtepomp icm een horizontaal captatienet (kavel is totaal 1600m2).

Een kennis heeft hier goede ervaringen mee en kan mij helpen met het aanleggen van de slangen.

Nibe heeft recent de S1255 PC (modulerend met ingebouwd 180L buffervat) en de S1155 PC (extern buffervat) geïntroduceerd.

Volgens de energieverlies berekeningen hebben we ongeveer 7kW aan warmte nodig (3-voudig glas, overal 16cm PIR isolatie).
De Nibe S1155PC 6kW versie (8kW als optie ingebouwd) zou dan volstaan.

Nu heb ik van de eerste leverancier waar ik een offerte heb opgevraagd te horen gekregen dat je helemaal geen leidingen mag leggen zonder BRL certificaat.
Nibe verwijst ook naar de bronboorder (met certificaat) voor zowel de berekeningen als de aanleg.

Er zijn volgens mij maar weinig installateurs die zoiets aandurven.

Ik las eerder dat @Femme en @daf666 iets soortgelijks hebben ondernomen.
Ook @annespruit1980 was begin dit jaar met een zelfde systeem bezig.

Heeft iemand tips hoe verder te gaan?
Bij mij is de aanleg gedaan door een gecertificeerd persoon.

@daf666 heeft alles geloof ik zelf gedaan.

Volgens de regelgeving mag alleen een gecertificeerd persoon aan een bodemwarmtesysteem werken. Je zult de installatie dus zelf (illegaal) moeten doen of een gecertificeerde professional moeten vinden die bereid is om het systeem in samenwerking met de klant aan te leggen.

In principe is dat laatste prima mogelijk: je laat de dimensionering van het systeem controleren door de pro, je huurt een mobiele kraan met machinist en legt de slangen in de grond, de professional sluit de bronverdeler aan (en houdt eventueel tegelijkertijd zicht op de graafwerkzaamheden) en vult het systeem met een glycolmengsel.

Glycol is trouwens een serieuze kostenpost. In mijn geval 720 euro voor een collector van 600 meter (40mm buis). Achteraf gezien had ik dat geld beter in meer buis kunnen stoppen (zeker gezien het feit dat er al 25% MEG in de verticale collector zat).

Bij zelf graven en voldoende beschikbare oppervlakte vraag ik me wel af of je niet gewoon beter veel meer buis kunt leggen om bevriezing te voorkomen. Voor 720 euro koop je online 400 meter HDPE buis (goed, per 200 meter heb je wel een groep nodig op de bronverdeler die ook wat kost). 25% glycol is in ieder geval nergens voor nodig als je bron groot genoeg is.

Acties:
  • 0 Henk 'm!

  • Mausinho
  • Registratie: Mei 2020
  • Laatst online: 20:21
@jochemh ik liep ook tegen de certificeringsplicht aan, vandaar ook mijn vragen hierover richting @daf666 en @femme. Door deze regulering lijk je te worden beperkt in de werkzaamheden die je zelf kunt uitvoeren en lopen de prijzen op door schaarste aan aanbodzijde. Anderzijds is het natuurlijk van belang dat er zorgvuldig met de bodem wordt omgegaan..

Het lijkt er idd op dat je net als @Femme een gecertificeerde partij zult moeten vinden die het systeem in samenwerking wil ontwerpen en aanleggen. Ik was zelf nog even in de betreffende stukken gedoken: richtlijn SIKB 11.000 en protocol 11.001 (voor het ondergrondse deel) laten expliciet ruimte voor bepaalde werkzaamheden door niet-gecertificeerde partijen:

Tabel 2: "In protocol 11001 beschreven activiteiten die het bedrijf mag uitbesteden aan
bedrijven die niet in het bezit zijn van een certificaat volgens dit certificatieschema
".
Punt 3b: "Aanleg van terreinleidingen of afgebakende losse onderdelen daarvan
Toelichting: De aanleg van de terreinleidingen mag door derden worden uitgevoerd, de
certificaathouder blijft daarbij verantwoordelijk voor het goed functioneren en voor het
testen en beproeven van leiding(delen).
"

Het is in ieder geval niet zo dat je helemaal niets mag beginnen mbt aardwarmtesystemen, maar je zult wel e.a. goed moeten afstemmen met een gecertificeerde partij. Ik ben erg benieuwd naar de reacties die je hierop zult ontvangen. Keep us posted!

Acties:
  • 0 Henk 'm!

  • daf666
  • Registratie: Februari 2018
  • Laatst online: 13-02 00:39
@Mausinho Klopt, net wat @Femme al zij, hier alles zelf gedaan.
Had mij niet goed ingelezen over de certificering, het is zelfs zo, dat ik nu een economisch delict heb gepleegd.
Ook de uitvoering hier is waarschijnlijk wat anders gebeurt dan wanneer een gecertificeerd persoon dit had gedaan.
Geen bronverdeler toegepast, zie dat hier wel vaak voorbij komen.
Heb hier gekozen voor begrenzers in de t-stukken dmv kunststof plaatjes met oplopende boringen.
Het werkt hier perfect, dus dat kan ook en scheelt in de kosten.
Je zou de lussen ook tichelmann aan kunnen sluiten.
Je zou dat ook kunnen overleggen met een gecertificeerde.
Met betrekking tot de buren hoef ik mij geen zorgen te maken.
Bij de naaste buurman begin deze winter een pelletketel met voorraadvat van 500 liter geplaatst.
Deze draait naar alle tevredenheid.
Aan de andere kant zit de buurman op 1.5 kilometer.
Achterbuurman op zeker 3 kilometer.
Er is dus nog wat thermische ruimte.

Acties:
  • 0 Henk 'm!

  • Consulectro
  • Registratie: September 2009
  • Laatst online: 23:21

Consulectro

Lekker bezig...

Mijn installateur was ook niet gecertificeerd voor een bodembron. De certificering is bij mij door Nibe zelf gedaan. Kosten 950 euro voor de BRL6000/21 excl. BTW.

12kW Nibe F1255-12R wp, 3x80m bronboring, 60x305wp PV waarvan 20xPVT (Use All Energy). Energieleverend sinds 9-6-2019.


Acties:
  • 0 Henk 'm!

  • Mausinho
  • Registratie: Mei 2020
  • Laatst online: 20:21
@Consulectro BRL6000/21 betreft alleen het bovengrondse deel van de installatie. Hoe heb jij het ondergrondse deel geregeld?

Acties:
  • 0 Henk 'm!

  • Consulectro
  • Registratie: September 2009
  • Laatst online: 23:21

Consulectro

Lekker bezig...

Dat heeft het bronboringsbedrijf bij mij afgehandeld. Dat zat daarbij inbegrepen.

12kW Nibe F1255-12R wp, 3x80m bronboring, 60x305wp PV waarvan 20xPVT (Use All Energy). Energieleverend sinds 9-6-2019.


Acties:
  • 0 Henk 'm!

  • Jan Vlaanderen
  • Registratie: Oktober 2018
  • Laatst online: 12-09 11:49
Ook ik heb een "horizontale collector" aangelegd. Gekoppeld aan een modulerende Nibe WP van 16kW.
Berekening gaf aan 450 m. Maar ik heb 5 x 100 m aangelegd van 32 mm slang. Vanaf de verdelers rechte slangen op een afstand van 2 m. Dus een opp van 100 x 8 m2. vanaf de verdelers naar de WP was ook 50 + 150 m, maar dan met 50 mm slang.
In plaats van in de grond, heb ik die in mijn vijver gelegd. 3 meter diep (in de winter). Minimum temp was 6 C. Ik zag geen enkel effect van temp daling als de pomp in werking was. De watermassa was te groot om dat te zien, denk ik.
Ik heb geen koeling met de WP. In de zomer gaat de watertemp naar ongeveer 19 C.
Ben zeer tevreden met de Nibe en de warmtewisselaar/ collector.

Acties:
  • 0 Henk 'm!

  • Jan Vlaanderen
  • Registratie: Oktober 2018
  • Laatst online: 12-09 11:49
Certificering?
Ik heb het meeste zelf gedaan, maar wel in samenwerking met een installateur voor het lassen ven de PE leidingen. De installateur heeft de WP geplaatst en aangesloten. Ook gevuld met glycol.
Nergens is er gesproken over certificering plicht.

Acties:
  • 0 Henk 'm!

  • Consulectro
  • Registratie: September 2009
  • Laatst online: 23:21

Consulectro

Lekker bezig...

Jan Vlaanderen schreef op dinsdag 12 mei 2020 @ 12:31:
Certificering?
Ik heb het meeste zelf gedaan, maar wel in samenwerking met een installateur voor het lassen ven de PE leidingen. De installateur heeft de WP geplaatst en aangesloten. Ook gevuld met glycol.
Nergens is er gesproken over certificering plicht.
Dan is de installateur niet op de hoogte. Zie hieronder.

BRL 11000 EN BRL 6000-21 CERTIFICERING IN EEN NOTENDOP

AMVB Bodemenergiesystemen
Als onderdeel van de Algemene Maatregel Van Bestuur Bodemenergiesystemen, mogen broninstallaties vanaf 1 oktober 2014 uitsluitend worden aangelegd door BRL 11000 (ondergronds) en BRL 6000-21 (bovengronds) gecertificeerde bedrijven. Deze certificering werd in het leven geroepen om de kwaliteit van bodemenergiesystemen te verhogen en de prestaties van de installaties te waarborgen. Ook na oplevering van de installatie blijft de verantwoordelijke leverancier aansprakelijk voor de prestaties van het door hem geleverde concept. Kwaliteitswaarborging: een uitstekende ontwikkeling, vinden wij!

Certificering BRL 11000 (ondergronds)
 Deelgebieden voor het ondergrondse deel van de installatie (voor zowel open- als gesloten- bodemenergiesysteem):
  • Ontwerp
  • Detail engineering
  • Realisatie
  • Beheer/onderhoud
Certificering BRL 6000-21 (bovengronds)
 Deelgebieden voor het bovengrondse deel van de installatie (voor energiecentrales in individuele woningen, woongebouwen en utiliteit):
  • Ontwerp
  • Installatie
  • Beheer
Ondergrondse installatie alléén door BRL 11000 gecertificeerde bedrijven
De BRL 11000 (ondergronds) stelt dat werkzaamheden die rechtstreeks met de
energieopslag te maken hebben (zoals ontwerpen, boren, leidingaanleg,
bekabelingsaanleg, regeling, inbedrijfstelling en dergelijke) nooit mogen worden uitbesteed
aan bedrijven die niet gecertificeerd zijn. Dit betekent dat alle boorbedrijven, bodem-
adviseurs en dergelijke gecertificeerd moeten zijn!

Bovengrondse installatie onder verantwoordelijkheid van BRL 6000-21 gecertificeerde partij
De BRL 6000-21 (bovengronds) geeft aan dat er voor het bovengrondse deel van de
installatie minimaal één bedrijf gecertificeerd moet zijn binnen de hele scope van ontwerp,
realisatie, inbedrijfstelling en beheer. Deze partij neemt de verantwoordelijkheid voor de
gehele bovengrondse installatie op zich, dus ook voor het werk van de niet-gecertificeerde
partijen. Binnen het bovengrondse deel mogen dus wél zaken worden uitbesteed, mits
deze door het BRL 6000-21 gecertificeerde bedrijf worden gecontroleerd en verantwoord.
De BRL 6000-21 gecertificeerde partij neemt de verantwoordelijkheid voor de gehele scope
van de bovengrondse installatie.

Vastlegging SPF tijdens ontwerp en bij jaarlijkse controle
Een van de plichten is de bepaling en vastlegging van de prestaties van de installatie aan
de hand van de Seasonal Performance Factor (het reële rendement van een warmtepomp).
Deze wordt tijdens het ontwerp bepaald en vastgelegd en vervolgens elk jaar tijdens het
beheer gecontroleerd en vastgelegd. Deze controle en vastlegging mag uitsluitend door
een gecertificeerde partij worden uitgevoerd en moet uiteraard aantonen dat de installatie
presteert wat vooraf overeengekomen is.

[ Voor 0% gewijzigd door Consulectro op 12-05-2020 13:21 . Reden: format ]

12kW Nibe F1255-12R wp, 3x80m bronboring, 60x305wp PV waarvan 20xPVT (Use All Energy). Energieleverend sinds 9-6-2019.


Acties:
  • 0 Henk 'm!

  • Mausinho
  • Registratie: Mei 2020
  • Laatst online: 20:21
Certificeringsplicht (voor bovengrondse en ondergrondse deel) alsmede meldingsplicht van de installatie bij de gemeente lijkt me inmiddels wel duidelijk. Of het gehandhaafd wordt is een tweede, maar ik zou persoonlijk het risico niet willen lopen al is het maar in het kader van aansprakelijkheid bij doorverkoop woning.
Ondergrondse installatie alléén door BRL 11000 gecertificeerde bedrijven
Met de nuancering dat met de huidige wijziging in de Regeling Bodemkwaliteit die op korte termijn rechtsgeldig wordt, versie 3.0 van SIKB 11.000 van 20.06.2019 zal worden ingevoerd. Hierin is een nieuwe tabel opgenomen met werkzaamheden die uitbesteed mogen worden aan niet-gecertificeerde bedrijven, waaronder voor gesloten systemen:
-Grondmechanische berekeningen
-Constructieve berekeningen
-Aanleg van terreinleidingen of afgebakende losse onderdelen daarvan
bron: SIKB

In het geval van een horizontaal captatienet is het onderscheid tussen terreinleidingen en de bodemwisselaar zelf niet heel scherp... Dit biedt enige ruimte om (in samenspraak met een gecertificeerde partij) de graafwerkzaamheden in eigen regie te nemen en bijv gunstig samen te plannen met graafwerkzaamheden tbv bouwrijp maken van de grond, funderingswerkzaamheden of aanleg van drainage. Een gecertificeerde partij zal alle overige werkzaamheden (e.g., ontwerp, druktest, vullen, aansluiten etc) moeten uitvoeren en blijft eindverantwoordelijk voor het geheel. Het zou dus mogelijk moeten zijn om op legale wijze de aanlegkosten voor een dergelijk systeem in de hand te houden, maar het staat of valt met de medewerking van een gecertificeerd bedrijf. Misschien tijd om, zoals Femme, mijn vriendenkring strategisch uit te breiden ;)
Glycol is trouwens een serieuze kostenpost. In mijn geval 720 euro voor een collector van 600 meter (40mm buis). Achteraf gezien had ik dat geld beter in meer buis kunnen stoppen (zeker gezien het feit dat er al 25% MEG in de verticale collector zat).

Bij zelf graven en voldoende beschikbare oppervlakte vraag ik me wel af of je niet gewoon beter veel meer buis kunt leggen om bevriezing te voorkomen. Voor 720 euro koop je online 400 meter HDPE buis (goed, per 200 meter heb je wel een groep nodig op de bronverdeler die ook wat kost). 25% glycol is in ieder geval nergens voor nodig als je bron groot genoeg is.
@Femme ik snap je punt, maar ik twijfel of dit de juiste soort besparingen zijn. In tegenstelling tot (juist gedimensioneerde) verticale bronnen, zie ik bij horizontale systemen wel regelmatig voorbeelden waarbij de uitgangstemperatuur (bron in) 's winters dicht bij het vriespunt komt.

Overigens maken de meeste aanbieders gebruik van PE100 buizen met SDR 11 ipv 17. Dat is wat duurder dan jouw link, maar wel steviger. Gelukkig liggen de prijzen in Duitsland 40%-50% lager, ook voor glycol: Santherr Geothermie Voor die prijzen kun je ook veel makkelijker je bron (nog wat) ruimer dimensioneren...

Acties:
  • 0 Henk 'm!

  • Jan Vlaanderen
  • Registratie: Oktober 2018
  • Laatst online: 12-09 11:49
Toch nog maar eens nagevraagd bij de installateur, met het volgende antwoord:

Is allemaal afgedekt door Nibe. Wij hoeven niet gecertificeerd te zijn.
Voor diepteboringen geldt een BRL protocol, voor bronnen in oppervlaktewater of horizontale bronnen geldt dit niet.

De vereiste opleiding om warmtepompen te mogen verkopen (isso72) hebben we gevolgd en met succes afgerond.

Acties:
  • 0 Henk 'm!

  • Mausinho
  • Registratie: Mei 2020
  • Laatst online: 20:21
@Jan Vlaanderen Het gebruik van oppervlaktewater als warmtebron valt idd onder het bovengrondse deel van het systeem en daarmee is dus alleen BRL6000-21 benodigd. Nibe biedt hierin ondersteuning richting de installateurs, dus dat lijkt allemaal in orde te zijn.

Mooi om te horen dat je systeem zo goed voldoet.

Acties:
  • 0 Henk 'm!

  • Femme
  • Registratie: Juni 1999
  • Laatst online: 09-10 13:33

Femme

Hardwareconnaisseur

Official Jony Ive fan

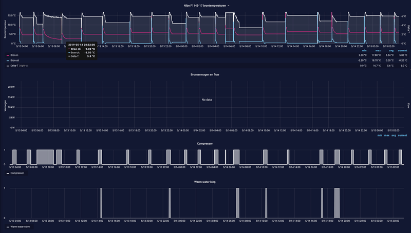
Hier nog wat resultaten van mijn opgewaarde bron.

Gisteren na een nacht waarin de WP veel werk heeft gezet, daalde de temperatuur van 10,7℃ bij de eerste run na 7,9℃ aan het eind van de laatste run. Daarin een periode van bijna vier uur met een korte pauze van een kwartier. Het aan de bron onttrokken vermogen nam door de dalende delta-T af van 21,8 naar 18,2 kW (bij 0/35℃ graden zou het vermogen 13 kW moeten zijn volgens Nibe).

De bronpomp draait momenteel continu zodat je ook mooi kunt zien hoe de temperatuur zich herstelt.

Afbeeldingslocatie: https://tweakers.net/i/lfVHmJzayWENDErnh7WmXgK2buc=/800x/filters:strip_exif()/f/image/ibAI4Z8H7z8zErmmi7ndorrO.png?f=fotoalbum_large

Het starten van de compressor heeft somehow wat invloed op de flow die de ultrasone flowmeter meet.

Een jaar geleden eindigde een twee uur durende run op een dag met redelijk wat warmtevraag nog in een temperatuur van 2,3℃ (start bij 7,4℃).

Afbeeldingslocatie: https://tweakers.net/i/0pKTdSStAY3ED_ABoqtieIXekX4=/800x/filters:strip_exif()/f/image/Qu4NHgWelzIqep6npQRcfSqw.png?f=fotoalbum_large

Ik ben benieuwd hoe groot het temperatuurverval bij jullie is op langere runs.

[ Voor 9% gewijzigd door Femme op 15-05-2020 15:40 ]


Acties:
  • 0 Henk 'm!

  • vso
  • Registratie: Augustus 2001
  • Niet online

vso

tja...

beetje OT maar zou je de kou/warmte van een airco kunnen recyclen --> Zwembad (verwarmen) .. airco (berekening)

Tja vanalles


Acties:
  • 0 Henk 'm!

  • jacovn
  • Registratie: Augustus 2001
  • Laatst online: 06-10 19:19
Nathan antwoord:

Net contact geweest, we zullen de warmtepomp in de gaten houden, er is totaal geen reden tot onrust.
De instellingen zijn bekeken en zien er normaal uit.
Het eerste jaar is niet representatief omdat er dan veel bouwvocht in zit.. dit zul je ook zien aan de draaiuren komend jaar. Eventueel kan (met goedkeuring van de bewoner) de verwarmingsgrens ingesteld worden, wat naar mijn verwachting de minimale brontemperatuur verder zal verhogen. Dit laat ik even aan jou.

We gaan dus tot op heden geen actie ondernemen om bij te boren. Ons inziens zijn de uitgangspunten goed genomen en is er een robuust systeem gemaakt.
Wat wel op viel zijn de uren tapwatergebruik, deze liggen behoorlijk hoog ten aanzie van onze uitgangspunten (816 uur). Kan hiervan zelf niet de exacte invloed bepalen m.b.t. het bronsysteem maar normaal wordt uitgegaan van ca. 400 uur tapwater gebruik.


Mijn antwoord:
- rekent de WP de uren per jaar of absoluut, ding had ook 7 maanden vol elektrisch gedraaid.
- er zijn dus bijna 2 seizoenen droog stoken geweest, en we hebben een gebalanceerd luchtverversing systeem en de rel luchtvochtigheid is meestal vrij laag.
- wp loopt in comfoort programma, verwarmt dus boiler als het ding op 50 graden staat. Draait dus elke dag tenminste 1 a 2 uur, maar wel vrij rustig een boiler opwarming.
- als we nog een seizoen wachten kan dan volgend jaar wel adequaat gereageerd worden en niet na 3 maanden.
- alle herstelkosten voor de tuin en bestrating zijn voor Nathan/instalateur als ze niet gebruik maken van de mogelijkheid om het nu in een nieuw stuk tuin te doen, maar later moeten doen.

8x330 NO12.5°, 8x330 ZW12.5°, 8x350 ZW60°, 8x325 NO10°, SE8K, P500. 6x410 ZW10° Enphase


Acties:
  • 0 Henk 'm!

  • KC27
  • Registratie: December 2009
  • Niet online
@jacovn Mijn wp is vanaf 1 december 2018 in bedrijf en heb tot vandaag 554 bedrijfsuren voor warm tapwater. Ik heb vorig jaar wel mijn tapwater instellingen fors aangepast:
  • Standaard staat hij ingesteld op 47 oC met een hysterese van 5. Dus bij 42 oC gaat ie weer opwarmen.
  • Een dag in de week gaat de instelling een paar uur naar 57 oC zodat er legionella desinfectie plaatsvindt.
Dit werkt voor ons erg goed.

WP: Alpha Innotec MSW2-6S | PV: 20 x 300 Wp AEG | ACCU: 2x16x280Ah LiFePO4 3 x Multiplus II 48/3000 | DYN: Tibber | Gasloos | Day Ahead Optimizer


Acties:
  • 0 Henk 'm!

  • Gwaihir
  • Registratie: December 2002
  • Niet online
@KC27
[b]KC27 in "Water/water warmtepomp voor het verwarmen/koelen van je huis"Ik heb 180 liter boilervat en bewust geen verspillende regendouche, maar wel douche water wtw. Daar moeten we met z'n tweetjes prima mee kunnen douchen (we verhuizen eind januari).
Die 180 liter op 42-47 graden, dat is SWW?

Ik probeer een indruk te krijgen van de minimum temperaturen voor mijn hygiëneboiler. De warmte daarin moet nog overgedragen worden op de spiraal, dus ik heb wat marge nodig. Aan de andere kant is de WP voor het SWW als achtervang bedoeld, dus ik wil 'm zeker niet te ruim afstellen :).

Acties:
  • 0 Henk 'm!

  • jacovn
  • Registratie: Augustus 2001
  • Laatst online: 06-10 19:19
KC27 schreef op vrijdag 15 mei 2020 @ 23:44:
@jacovn Mijn wp is vanaf 1 december 2018 in bedrijf en heb tot vandaag 554 bedrijfsuren voor warm tapwater. Ik heb vorig jaar wel mijn tapwater instellingen fors aangepast:
  • Standaard staat hij ingesteld op 47 oC met een hysterese van 5. Dus bij 42 oC gaat ie weer opwarmen.
  • Een dag in de week gaat de instelling een paar uur naar 57 oC zodat er legionella desinfectie plaatsvindt.
Dit werkt voor ons erg goed.
Die van ons loopt vanaf augustus 2018, heeft vloeren opgewarmd tot 30 graden, en we zijn er in oktober gaan wonen. Dus maand of 20 met 4 personen.

8x330 NO12.5°, 8x330 ZW12.5°, 8x350 ZW60°, 8x325 NO10°, SE8K, P500. 6x410 ZW10° Enphase


Acties:
  • 0 Henk 'm!

  • Jan Vlaanderen
  • Registratie: Oktober 2018
  • Laatst online: 12-09 11:49
@Gwaihir: ook ik heb een sanitaire boiler van 180 l en houd die op 45C. Een keer in de twee weken naar 55C (Scandinavische norm). Werkt prima.
Ook als we met 5 man in huis zijn geeft dit geen problemen. Het is wel zo dat ik een 16 kW WP heb. Dus met half uurtje is het hele vat weer op temperatuur gebracht. Dat gaat heel snel.

Acties:
  • 0 Henk 'm!

  • Cpt.Chaos
  • Registratie: April 2010
  • Laatst online: 13:56
Hoe kan de WP dan 16kW kwijt in een vat van 180l? Wij hebben hier een 9kW modulerende (AI WZSV93K3M) maar die krijgt er niet meer dan 3kW in, dan is de deltaT 5 graden over de spiraal. Ook tijdens douchen, wanneer er dus 8 graden water het vat in komt is de deltaT 5 graden en geleverd vermogen 3kW.
Is de standaard spiraal in het vat nou zo klein of kan er misschien wat anders ingesteld worden? Als er bijv 6kW het vat in gepompt kan worden scheelt dat een hoop draaiuren, en in de winter dus verwarmingsuren.

Acties:
  • 0 Henk 'm!

  • jacovn
  • Registratie: Augustus 2001
  • Laatst online: 06-10 19:19
Bij ons duurt een SWS run 3-4 uur. Hij draait dan maar 35 Hz en piekt even naar 42 voor de laatste paar graden. Dus hij doet het rustig aan, en gaat niet volgas dit doen.
Daarom lijken me die SWS uren in 20 maanden ook niet bijzonder veel

Het is een Alpha innotec boiler type WWS405, dat is 362 liter. Heeft een 5 m2 warmtewisselaar

8x330 NO12.5°, 8x330 ZW12.5°, 8x350 ZW60°, 8x325 NO10°, SE8K, P500. 6x410 ZW10° Enphase


Acties:
  • 0 Henk 'm!

  • jerh
  • Registratie: Mei 2015
  • Laatst online: 10-10 19:07
jacovn schreef op zaterdag 16 mei 2020 @ 20:59:
Bij ons duurt een SWS run 3-4 uur. Hij draait dan maar 35 Hz en piekt even naar 42 voor de laatste paar graden. Dus hij doet het rustig aan, en gaat niet volgas dit doen.
Daarom lijken me die SWS uren in 20 maanden ook niet bijzonder veel

Het is een Alpha innotec boiler type WWS405, dat is 362 liter. Heeft een 5 m2 warmtewisselaar
dat is wel heel erg lang. Verwarm je de hele boiler of alleen de top? En wat is je hysterese?

Bij mij toert hij op naar 100 procent en vanaf 45 graden boilertemperatuur gaat hij terug naar 55 procent. De delta t over het spiraal zakt dan, dus dit is efficienter. Een run van 38 graden naar 47 graden duurt minder dan een uur.

In de winter wil je toch ook geen runs van 3-4 uur uurs.

Acties:
  • 0 Henk 'm!

  • jacovn
  • Registratie: Augustus 2001
  • Laatst online: 06-10 19:19
jerh schreef op zondag 17 mei 2020 @ 08:27:
[...]


dat is wel heel erg lang. Verwarm je de hele boiler of alleen de top? En wat is je hysterese?

Bij mij toert hij op naar 100 procent en vanaf 45 graden boilertemperatuur gaat hij terug naar 55 procent. De delta t over het spiraal zakt dan, dus dit is efficienter. Een run van 38 graden naar 47 graden duurt minder dan een uur.

In de winter wil je toch ook geen runs van 3-4 uur uurs.
Hij heeft het ook wel sneller gedaan met 110+ Hz, het ding lijkt een eigen idee te heben hoe hij het gaat doen..

8x330 NO12.5°, 8x330 ZW12.5°, 8x350 ZW60°, 8x325 NO10°, SE8K, P500. 6x410 ZW10° Enphase


Acties:
  • 0 Henk 'm!

  • jochemh
  • Registratie: Mei 2007
  • Laatst online: 02-10 19:10
@annespruit1980 @Femme @daf666 @Mausinho Hartelijk bedankt voor de tips en informatie over de BRL certificering.
Momenteel heb ik een offerte vraag uitstaan bij een bedrijf wat recent (aan de overbuurman) een 3x80m bron voor 6000 euro heeft aangeboden.
Dit is in mijn ogen maar een kleine meerprijs tov een horizontale bron, welke ik deels zelf zou aan kunnen leggen.

Horizontaal: 2500 euro materiaal, 800 euro graafwerk (en tijd), meer glycol nodig (500 euro?), tuin een maanlandschap en geen garantie op goede werking (en geen certificaat).
Verticaal heeft in mijn ogen ook betere koelmogelijkheden.

Vanwege beperkte opstelling binnen (wand van 190cm) neig ik naar een modulerende warmtepomp (geen/klein buffervat nodig).
Na-regelen van de beneden verdieping (110m2) is wat mij betreft niet nodig.

Zijn de modulerende versies de moeite waard? Ik heb weleens gelezen dat de levensduur lager is en de compressor (en bronpomp) niet altijd even efficiënt draait.
Klopt dit?.

Acties:
  • 0 Henk 'm!

  • Consulectro
  • Registratie: September 2009
  • Laatst online: 23:21

Consulectro

Lekker bezig...

jochemh schreef op zondag 17 mei 2020 @ 11:49:
@annespruit1980 @Femme @daf666 @Mausinho Hartelijk bedankt voor de tips en informatie over de BRL certificering.

Vanwege beperkte opstelling binnen (wand van 190cm) neig ik naar een modulerende warmtepomp (geen/klein buffervat nodig).
Na-regelen van de beneden verdieping (110m2) is wat mij betreft niet nodig.

Zijn de modulerende versies de moeite waard? Ik heb weleens gelezen dat de levensduur lager is en de compressor (en bronpomp) niet altijd even efficiënt draait.
Klopt dit?.
Ik zou altijd een modulerende pomp nemen. Deze passen het vermogen aan aan de warmtevraag, De levensduur is ook langer omdat er minder start/stops zijn en de wp veel rustiger draait.
Ik he zelf ook een modulerende wp met 3x80m grondboring. Om de bron ook tijdens het stookseizoen op te waarderen heb ik ook nog 20x PVT panelen. Bevalt erg goed.

12kW Nibe F1255-12R wp, 3x80m bronboring, 60x305wp PV waarvan 20xPVT (Use All Energy). Energieleverend sinds 9-6-2019.


Acties:
  • 0 Henk 'm!

  • fishman
  • Registratie: Juni 2008
  • Nu online
Ik heb ook een modulerende pomp. Vooral het aantal starts van de compressor bepaalt de levensduur. Een modulerende pomp maakt vaak langere runs op laag vermogen, maar dat kost dus slechts 1 start. Waar een aan/uit pomp zomaar elk uur even aan kan gaan voor een kwartier bijvoorbeeld.

HR gas ketels zijn inmiddels ook allemaal modulerend, ook omdat het efficiënter is en een lager gebruik heeft.

Acties:
  • +2 Henk 'm!

  • PolderPloer!
  • Registratie: Maart 2012
  • Laatst online: 23:40
fishman schreef op zondag 17 mei 2020 @ 19:58:
Ik heb ook een modulerende pomp. Vooral het aantal starts van de compressor bepaalt de levensduur. Een modulerende pomp maakt vaak langere runs op laag vermogen, maar dat kost dus slechts 1 start. Waar een aan/uit pomp zomaar elk uur even aan kan gaan voor een kwartier bijvoorbeeld.

HR gas ketels zijn inmiddels ook allemaal modulerend, ook omdat het efficiënter is en een lager gebruik heeft.
In essentie heb je gelijk, echter een run van 15 min is ook veel te kort en dit kun je zelf veranderen door goed in te stellen. Ik heb destijds (2016) gekozen voor een aan/uit pomp (Nibe 1245), want Nibe had toen nog geen 1255 welke wel modulerend is. Anno 2020 zou ik ook gaan voor een modulerende pomp, hoewel ik zeer tevreden ben met mijn huidige installatie. Als ik zie op het werk hoe vaak er niet een frequentieregelaar stuk gaat, dan weet ik in elk geval 1 ding zeker: die zal bij mij niet stuk gaan...

Acties:
  • 0 Henk 'm!

  • jerh
  • Registratie: Mei 2015
  • Laatst online: 10-10 19:07
PolderPloer! schreef op zondag 17 mei 2020 @ 20:14:
[...]


In essentie heb je gelijk, echter een run van 15 min is ook veel te kort en dit kun je zelf veranderen door goed in te stellen. Ik heb destijds (2016) gekozen voor een aan/uit pomp (Nibe 1245), want Nibe had toen nog geen 1255 welke wel modulerend is. Anno 2020 zou ik ook gaan voor een modulerende pomp, hoewel ik zeer tevreden ben met mijn huidige installatie. Als ik zie op het werk hoe vaak er niet een frequentieregelaar stuk gaat, dan weet ik in elk geval 1 ding zeker: die zal bij mij niet stuk gaan...
Stukke frequentieregelaar al mogen meemaken.... best een dure grap, gebeurde uiteraard buiten de garantieperiode. Zou zelf wellicht ook zonder modulatie af kunnen, de wp toert nu in 20 minuten op naar 100 procent en ik zie vaak dat voordat het echt kan aftoeren de doeltemperatuur bereikt is en door de massa in huis toch een overshoot optreedt.

Acties:
  • 0 Henk 'm!

  • Consulectro
  • Registratie: September 2009
  • Laatst online: 23:21

Consulectro

Lekker bezig...

jerh schreef op zondag 17 mei 2020 @ 21:46:
[...]


Stukke frequentieregelaar al mogen meemaken.... best een dure grap, gebeurde uiteraard buiten de garantieperiode. Zou zelf wellicht ook zonder modulatie af kunnen, de wp toert nu in 20 minuten op naar 100 procent en ik zie vaak dat voordat het echt kan aftoeren de doeltemperatuur bereikt is en door de massa in huis toch een overshoot optreedt.

De overschoot geeft al aan dat de stooklijn verkeerd ingesteld is.
Een goed ontworpen systeem zal dat niet doen. Afgelopen 'winter' kwam mijn wp nauwelijks boven de 50%.
Pas bij -10°C is berekend dat deze naar 100% gaat.

De overshoot die je ziet, toont al aan dat de stooklijn niet goed ingesteld staat.

[ Voor 10% gewijzigd door Consulectro op 17-05-2020 23:48 ]

12kW Nibe F1255-12R wp, 3x80m bronboring, 60x305wp PV waarvan 20xPVT (Use All Energy). Energieleverend sinds 9-6-2019.


Acties:
  • 0 Henk 'm!

  • jerh
  • Registratie: Mei 2015
  • Laatst online: 10-10 19:07
Consulectro schreef op zondag 17 mei 2020 @ 23:44:
[...]


Een goed ontworpen systeem zal dat niet doen. Afgelopen 'winter' kwam mijn wp nauwelijks boven de 50%.
Pas bij -10°C is berekend dat deze naar 100% gaat.

De overshoot die je ziet, toont al aan dat de stooklijn niet goed ingesteld staat.
Voor de stukke frequentieregelaar toerde de wp heel langzaam op en kwam hij zelden boven de 67 procent.

Bij het repareren is de frequentieregelaar vervangen en de wp geupgrade. Ook is er nieuwe software ingeladen. Nu toert de wp dus veel sneller op. Het draait inmiddels al een maand of 6, energetisch in kWh eigenlijk geen verschil. Wel warmt het huis sneller op, dus dat is wel een plus aan de comfort zijde.

En qua overschoot moet je denken aan 0.2 graden. Door de massa duurt het vrij lang voordat dit dan weer gezakt is, dus wellicht druk ik me daar niet handig uit.

Acties:
  • 0 Henk 'm!

  • KC27
  • Registratie: December 2009
  • Niet online
@Gwaihir
Die 180 liter op 42-47 graden, dat is SWW?
Klopt als een bus.

WP: Alpha Innotec MSW2-6S | PV: 20 x 300 Wp AEG | ACCU: 2x16x280Ah LiFePO4 3 x Multiplus II 48/3000 | DYN: Tibber | Gasloos | Day Ahead Optimizer


Acties:
  • 0 Henk 'm!

  • sjimmie
  • Registratie: November 2002
  • Laatst online: 29-09 16:50
Ik snap het niet zo goed... :(
De ene na de andere firma die ik vraag om me te helpen met het neerzetten van de warmtepomp en doen van de boring, zegt dat ze dat niet willen doen. Vaak simpelweg omdat ze vinden dat ik veel beter gewoon een LW-WP kan nemen. En daarna is dan hun deur dicht. Sommige geven aan gewoon de afstand naar ons (al wonen we midden NL) te ver te vinden of hebben dit jaar geen tijd meer, maar de meesten haken af omdat ze vinden dat ik dus LW-WP moet kiezen.

We wonen in een normaal rijtjeshuis, aan alle kanten extra geisoleerd, de achtertuin is ca 10m lang (kunnen net 2 boringen in), we willen de WP zelf op zolder (is haalbaar). We verwarmen momenteel vrijwel alleen beneden en dat doen we tijdelijk (sinds 4 jaar) met een LL-WP die jaarlijks ca 750kWh daarvoor nodig had. Voor warm water en koken zaten we dan nog op ca 250m3 gas. Koken wordt inductie en warmwater zal dus van de WP moeten gaan komen.
Dat we beneden warm krijgen met 750kWh per jaar geeft toch wel aan dat we een zuinig huis hebben, maar dat vindt men dan dus andersom een reden om geen bodemwarmte te willen.

Ik snap het argument dat LW-WP fors minder investering is, maar als ik aangeef dat dat het punt niet is en dat we genoeg redenen hebben om géén LW-WP te willen dan nog vinden ze me gek ofzo.

Ik ben een beetje wanhopig en begin te twijfelen of ik dan toch tegen principes en eigen keuzes in toch maar een LW-WP moet nemen? Of spreek ik alleen maar de verkeerde bedrijven?

Panasonic 7kW J-Series Split + 190 liter SWW, 2750+2100Wp Oost-West


Acties:
  • +1 Henk 'm!

  • superyupkent
  • Registratie: Juni 2001
  • Laatst online: 04-10 21:34
Of spreek ik alleen maar de verkeerde bedrijven?
Ik denk het wel. Probeer Veldhuizen Energie eens

Acties:
  • 0 Henk 'm!

  • jerh
  • Registratie: Mei 2015
  • Laatst online: 10-10 19:07
sjimmie schreef op maandag 18 mei 2020 @ 11:11:
Ik snap het niet zo goed... :(
De ene na de andere firma die ik vraag om me te helpen met het neerzetten van de warmtepomp en doen van de boring, zegt dat ze dat niet willen doen. Vaak simpelweg omdat ze vinden dat ik veel beter gewoon een LW-WP kan nemen. En daarna is dan hun deur dicht. Sommige geven aan gewoon de afstand naar ons (al wonen we midden NL) te ver te vinden of hebben dit jaar geen tijd meer, maar de meesten haken af omdat ze vinden dat ik dus LW-WP moet kiezen.

We wonen in een normaal rijtjeshuis, aan alle kanten extra geisoleerd, de achtertuin is ca 10m lang (kunnen net 2 boringen in), we willen de WP zelf op zolder (is haalbaar). We verwarmen momenteel vrijwel alleen beneden en dat doen we tijdelijk (sinds 4 jaar) met een LL-WP die jaarlijks ca 750kWh daarvoor nodig had. Voor warm water en koken zaten we dan nog op ca 250m3 gas. Koken wordt inductie en warmwater zal dus van de WP moeten gaan komen.
Dat we beneden warm krijgen met 750kWh per jaar geeft toch wel aan dat we een zuinig huis hebben, maar dat vindt men dan dus andersom een reden om geen bodemwarmte te willen.

Ik snap het argument dat LW-WP fors minder investering is, maar als ik aangeef dat dat het punt niet is en dat we genoeg redenen hebben om géén LW-WP te willen dan nog vinden ze me gek ofzo.

Ik ben een beetje wanhopig en begin te twijfelen of ik dan toch tegen principes en eigen keuzes in toch maar een LW-WP moet nemen? Of spreek ik alleen maar de verkeerde bedrijven?
Ik vind wel dat ze een punt hebben. Alleen voor sww een w/w wp aanschaffen is wat mij betreft overkill en zeker niet efficient. Dan kun je beter idd naar een l/w of warmtepompboiler kijken, desnoods met een doorstromer er achter. Dat scheelt veel kosten en geeft een betere oplossing.

Ik denk dat de meeste gewoon geen slecht advies willen uitbrengen en jouw denkwijze als verkeerd zien. En geen gezeik achteraf willen.

Acties:
  • 0 Henk 'm!

  • sjimmie
  • Registratie: November 2002
  • Laatst online: 29-09 16:50
jerh schreef op maandag 18 mei 2020 @ 12:07:
[...]
Alleen voor sww een w/w wp aanschaffen is wat mij betreft overkill en zeker niet efficient.
alleen sww?
ik was wellicht niet duidelijk dat ik gewoon helemaal over wil?
(dus juist vooral verwarmen, en evt koelen .en dan óók warm water)

[ Voor 4% gewijzigd door sjimmie op 18-05-2020 12:57 ]

Panasonic 7kW J-Series Split + 190 liter SWW, 2750+2100Wp Oost-West


Acties:
  • 0 Henk 'm!

  • Armin
  • Registratie: April 2001
  • Laatst online: 10-10 00:32
sjimmie schreef op maandag 18 mei 2020 @ 12:55:
[...]

alleen sww?
ik was wellicht niet duidelijk dat ik gewoon helemaal over wil?
(dus juist vooral verwarmen, en evt koelen .en dan óók warm water)
Het moge duidelijk zijn dat qua investering dit gewoon niet slim is. Die luch/lucht doet het immers en kan typisch nog zo'n 6 jaar mee. Als we die dan aanhouden zeg maar voor echt koelen in de zomer, en die afschrijving dus niet meetellen ga je nog steeds duizenden euros uitgeven aan een installatie plus boring (aannemend dat je al geschikte vloerverwarming hebt liggen). De vraag is waarom?

Je doet het evident niet om geld te besparen en ook niet om het milieu (want de CO2 uitstoot van productie van de apparatuur en verrichten van boring verdien je nooit terug met het geringe voordel van water/water tov lucht/lucht + WP boiler).

Dus je doet het omwille van een vermeend comfort voordeel?

Ik wil oprecht niet vervelend zijn, want jouw geld = jouw keuze en de klant is altijd koning, maar het helpt wellicht beter qua adviezen als we jouw motivatie begrijpen.

Acties:
  • 0 Henk 'm!

  • Hooglander1
  • Registratie: September 2003
  • Niet online

Hooglander1

Zot intellegent

Ik krijg dezelfde resultaten om mij heen. Men adviseert heel sterk Lucht/Water. De prijs van boringen schijnt enorm omhoog geschoten te zijn recent. In mijn geval 10.000+ euro.

Ja, de COP is iets hoger, maar dat verschil kun je beter goed maken door een extra zonnepaneel dan de investering voor de bronboring. En hoe minder energie je huis nodig heeft, des te kleiner de warmtepomp, des te groter het aandaal bronboring is van het geheel.

Lid van de Tweakers Kenwood TTM-312 club.


Acties:
  • 0 Henk 'm!

  • azerty
  • Registratie: Maart 2009
  • Laatst online: 21:45
Mijn ouders zijn aan het kijken om bij de verbouwing van een schuur tot huis in het zuiden van Frankrijk zoveel mogelijk energie-zuinig te bouwen. Naast goede isolatie willen ze ook een warmtepomp plaatsen.

Nu valt een lucht-water warmtepomp af omdat we hem nergens deftig kwijt kunnen, en waren we aan het kijken naar een water-water warmtepomp met een horizontaal of verticaal captatienet.

Mijn vader vroeg zich af of we die buizen in de regentank zouden kunnen laten lopen, omdat die vlak naast de schuur komt te liggen.

Mij lijkt het geen goed idee omdat je volgens mij dan het water in de tank te veel opwarmt in de zomer (mocht je het huis willen koelen) en in de winter te veel afkoelt...

Wat zijn jullie meningen hierover?

TLDR: water-water warmtepomp met captatienet dat in een water-reservoir is gelegd ipv in de tuin.

Acties:
  • +1 Henk 'm!

  • Mausinho
  • Registratie: Mei 2020
  • Laatst online: 20:21
@azerty Welk volume regentank hebben we het over?
Bij mijn weten wordt een regenwateropslag slechts sporadisch meegenomen in een horizontaal captatienet en dan vooral ter ondersteuning ipv vervanging van bodemwisselaars. Jouw idee is overigens in dit forum eerder besproken maar bij mijn weten niet concreet omgezet.

Op het duitstalige forum haustechnikdialog kom je wel enkele voorbeelden tegen. Je zou bv eens dit oude draadje kunnen bestuderen voor de ervaringen van iemand die e.a. in de praktijk heeft gebracht. Aangezien het enige tijd heeft geduurd voordat zijn ringgrabenkollektor werd gerealiseerd heeft hij ook data kunnen verzamelen mbt stand-alone performance van de regentank ("Zisterne"). Echter, de brede consensus lijkt te zijn dat een regenopslag an sich meestal te weinig capaciteit zal leveren, en hoogstens een prettig zetje in de rug kan bieden zolang het eenvoudig te realiseren is..

In extremis, bij het onttrekken van veel warmte, gebruik je de fase-overgang van water en kom je uit bij een zogeheten ijs-energiebuffersysteem. Leuk, maar allemaal een stuk ingewikkelder, en dus duurder dan een goed ontworpen verticale boring of RGK systeem.

Acties:
  • 0 Henk 'm!

  • Mausinho
  • Registratie: Mei 2020
  • Laatst online: 20:21
jochemh schreef op zondag 17 mei 2020 @ 11:49:
Momenteel heb ik een offerte vraag uitstaan bij een bedrijf wat recent (aan de overbuurman) een 3x80m bron voor 6000 euro heeft aangeboden.
Dit is in mijn ogen maar een kleine meerprijs tov een horizontale bron, welke ik deels zelf zou aan kunnen leggen.
@jochemh: Helemaal mee eens, voor een prijs van ~5-6k zou mijn voorkeur ook uitgaan naar een verticale bodemwisselaar. Ik ben benieuwd waar de offerte op uit zal komen. Ik heb tot nu toe beduidend hogere bedragen gehoord, zelfs met uitschieters tot het dubbele van wat jij noemt. Mag ik vragen in welk deel van Nederland je woont?

Acties:
  • 0 Henk 'm!

  • azerty
  • Registratie: Maart 2009
  • Laatst online: 21:45
Mausinho schreef op dinsdag 19 mei 2020 @ 15:40:
@azerty Welk volume regentank hebben we het over?
Bij mijn weten wordt een regenwateropslag slechts sporadisch meegenomen in een horizontaal captatienet en dan vooral ter ondersteuning ipv vervanging van bodemwisselaars. Jouw idee is overigens in dit forum eerder besproken maar bij mijn weten niet concreet omgezet.

Op het duitstalige forum haustechnikdialog kom je wel enkele voorbeelden tegen. Je zou bv eens dit oude draadje kunnen bestuderen voor de ervaringen van iemand die e.a. in de praktijk heeft gebracht. Aangezien het enige tijd heeft geduurd voordat zijn ringgrabenkollektor werd gerealiseerd heeft hij ook data kunnen verzamelen mbt stand-alone performance van de regentank ("Zisterne"). Echter, de brede consensus lijkt te zijn dat een regenopslag an sich meestal te weinig capaciteit zal leveren, en hoogstens een prettig zetje in de rug kan bieden zolang het eenvoudig te realiseren is..

In extremis, bij het onttrekken van veel warmte, gebruik je de fase-overgang van water en kom je uit bij een zogeheten ijs-energiebuffersysteem. Leuk, maar allemaal een stuk ingewikkelder, en dus duurder dan een goed ontworpen verticale boring of RGK systeem.
Ik geloof dat ze iets van 30-40 kubiek aan water wilden opslaan, maar het zou ook maar 20 kunnen zijn. De plannen veranderen nog geregeld :+

Dank voor de links, ga ze zelf eens bestuderen en dan doorgeven zodat mijn vader zelf ook wat kan inlezen.

Acties:
  • 0 Henk 'm!

  • Consulectro
  • Registratie: September 2009
  • Laatst online: 23:21

Consulectro

Lekker bezig...

sjimmie schreef op maandag 18 mei 2020 @ 12:55:
[...]

alleen sww?
ik was wellicht niet duidelijk dat ik gewoon helemaal over wil?
(dus juist vooral verwarmen, en evt koelen .en dan óók warm water)
Waarom kies je niet voor PVT panelen? Dan heb je twee vliegen in één klap.

12kW Nibe F1255-12R wp, 3x80m bronboring, 60x305wp PV waarvan 20xPVT (Use All Energy). Energieleverend sinds 9-6-2019.


Acties:
  • 0 Henk 'm!

  • jochemh
  • Registratie: Mei 2007
  • Laatst online: 02-10 19:10
@Mausinho Bij navraag (via bronboorder) bleek dat de overburen op 3x70 meter zitten. Bij ons zou (iets groter huis) 3x90m noodzakelijk zijn. Offerte voor onze bronnen is ondertussen binnen: 8800 euro exclusief BTW. Hier komt ook nog de certificering bij van +-700 euro ex. BTW (volgens installateur). Dit alles maakt het toch weer een stuk minder aantrekkelijk.. (en ook meer in lijn met prijzen die vaker genoemd worden)

Acties:
  • 0 Henk 'm!

  • its_me_
  • Registratie: Augustus 2015
  • Laatst online: 22:53
In mijn nieuwbouw woning krijg ik ook een warmtepomp, een Nibe F1255. Vandaag de vooroplevering gehad en nu daar geconstateerd dat het leidingwerk niet recht zit aangesloten op de warmtepomp. Zie de foto. Moet ik dit accepteren? Ik begrijp dat dit qua montage lastig is gezien de korte hoeken die gemaakt moeten worden. Hoor graag jullie adviezen.
Afbeeldingslocatie: https://tweakers.net/i/oNKtymFV47bMeZWZigXisppQiik=/800x/filters:strip_icc():strip_exif()/f/image/6lBuRNumWBqjq3So5SdFOj9K.jpg?f=fotoalbum_large

Acties:
  • 0 Henk 'm!

  • jerh
  • Registratie: Mei 2015
  • Laatst online: 10-10 19:07
its_me_ schreef op dinsdag 19 mei 2020 @ 21:37:
In mijn nieuwbouw woning krijg ik ook een warmtepomp, een Nibe F1255. Vandaag de vooroplevering gehad en nu daar geconstateerd dat het leidingwerk niet recht zit aangesloten op de warmtepomp. Zie de foto. Moet ik dit accepteren? Ik begrijp dat dit qua montage lastig is gezien de korte hoeken die gemaakt moeten worden. Hoor graag jullie adviezen.
[Afbeelding]
Ik zou me eerder druk maken dat het niet met flex is aangesloten. Elke resonantie van de wp gaat nu in je leidingwerk verder.

Acties:
  • 0 Henk 'm!

  • Consulectro
  • Registratie: September 2009
  • Laatst online: 23:21

Consulectro

Lekker bezig...

jerh schreef op dinsdag 19 mei 2020 @ 21:40:
[...]


Ik zou me eerder druk maken dat het niet met flex is aangesloten. Elke resonantie van de wp gaat nu in je leidingwerk verder.
Nee hoor, bij mij is dat ook niet het geval en de warmtepomp staat op een houten vloer. Het geheel is nog stiller dan een koelkast. De Nibe wp is super stil. Ik maakte mij daar ook wel zorgen om maar de installateur heeft mij overtuigd.

Bij mij zijn de leidingen wel dikker zo te zien (28mm) en geïsoleerd.

12kW Nibe F1255-12R wp, 3x80m bronboring, 60x305wp PV waarvan 20xPVT (Use All Energy). Energieleverend sinds 9-6-2019.


Acties:
  • +1 Henk 'm!

  • KC27
  • Registratie: December 2009
  • Niet online
Bij mij (Alpha Innotec) idem dito. Maar daar zijn in de kast flexibele leidingen toegepast tussen het compressor blok (uitneembaar) met de condensor en de verdamper en het regeldeel met de pompen en de driewegkleppen.
Dat zal bij een Nibe wp (ik heb me laten vertellen dat die dezelfde compressor blokken toepassen, zelfde moederbedrijf) ook wel zo zijn.

[ Voor 3% gewijzigd door KC27 op 20-05-2020 08:35 ]

WP: Alpha Innotec MSW2-6S | PV: 20 x 300 Wp AEG | ACCU: 2x16x280Ah LiFePO4 3 x Multiplus II 48/3000 | DYN: Tibber | Gasloos | Day Ahead Optimizer


Acties:
  • +2 Henk 'm!

  • Chip2710
  • Registratie: November 2012
  • Laatst online: 22:30
its_me_ schreef op dinsdag 19 mei 2020 @ 21:37:
In mijn nieuwbouw woning krijg ik ook een warmtepomp, een Nibe F1255. Vandaag de vooroplevering gehad en nu daar geconstateerd dat het leidingwerk niet recht zit aangesloten op de warmtepomp. Zie de foto. Moet ik dit accepteren? Ik begrijp dat dit qua montage lastig is gezien de korte hoeken die gemaakt moeten worden. Hoor graag jullie adviezen.
[Afbeelding]
Laten aanpassen, dit gaat je op den duur irriteren.

SUZ-SWM40VA + ERSD-VM2DR1


Acties:
  • 0 Henk 'm!

  • Jan Vlaanderen
  • Registratie: Oktober 2018
  • Laatst online: 12-09 11:49
Ik heb op de Nibe vaste aansluitingen. Staat op een houten (verdiepings) vloer. Nog nooit iets gemerkt van trillingen. Maakt minder lawaai dan een koelkast. Ik kan niet goed zien of de linker leiding (met ontluchter) "in lijn" aangesloten is. Zo niet, zou dat lekkage kunnen geven omdat de klemring niet goed aansluit. En er moet natuurlijk nog isolatie aangebracht worden.

Acties:
  • 0 Henk 'm!

  • fishman
  • Registratie: Juni 2008
  • Nu online
Ik heb een Nibe F1155 sinds afgelopen herfst en dus nog niet eerder gebruikt voor koelen.
Nu heb ik deze handleiding gevolgd om de juiste instellingen voor koelen erin te zetten:
https://www.nibe.eu/downl...elen_verwarmen_SMO_20.pdf
Maar hoe kan ik nu zien dat ie ook daadwerkelijk aan het koelen is?
Op de Nibeuplink site zie ik alleen dit:
Afbeeldingslocatie: https://tweakers.net/i/zSskQjTtbCa1VXsgufEXjet5OLU=/full-fit-in/4000x4000/filters:no_upscale():fill(white):strip_exif()/f/image/WWwQaB5lUEJyGumEwcTBHYlz.png?f=user_large

Ah, gevonden. Ik had ook nog een schema voor koeling aktief wat blijkbaar een conflict veroorzaakte. Zodra ik dat schema uitzette ging hij koelen:
Afbeeldingslocatie: https://tweakers.net/i/w4m7i9Gf72Mw7Ya81oHCq5keqko=/full-fit-in/4000x4000/filters:no_upscale():fill(white):strip_exif()/f/image/IShpFhAZBpMb3m0jhxNCK915.png?f=user_large

[ Voor 22% gewijzigd door fishman op 21-05-2020 20:55 ]


Acties:
  • +1 Henk 'm!

  • Gwaihir
  • Registratie: December 2002
  • Niet online
its_me_ schreef op dinsdag 19 mei 2020 @ 21:37:
Ik begrijp dat dit qua montage lastig is gezien de korte hoeken die gemaakt moeten worden.
Want? Ze buigen en zagen zo'n stuk pijp toch op maat vóór het op z'n plek vastgezet wordt? En pakken 'n knietje waar het te krap wordt om te buigen?

Looks is één ding, maar staan koppelingen er op voorhand al scheefgetrokken (onder spanning) op, dan is de kans op lekkage wel 'n stuk groter. Vanuit deze hoek genomen oogt inderdaad die met die ontluchter wel dubieus.

[ Voor 5% gewijzigd door Gwaihir op 22-05-2020 10:59 ]


Acties:
  • 0 Henk 'm!

  • jackhighland
  • Registratie: November 2019
  • Laatst online: 08-03-2021
Wij hebben de WZSV 92K3M.

Gisteren is voor het eerst de koeling aangegaan. Wel paar keer al vraagteken gezien bij koeling icoon maar nu koelt ie.

zelf heb ik er niets aan gedaan qua instellingen..

BT-vrijgave : 19
BT-verschil menggroep 2 : 5K
Hysteresse koeling : 2K

Kan iemand mij de laatste 2 uitleggen?

BT-overschrijding : 12 hr
BT-onderschrijding : 12 hr
RT-overschrijding : 0 hr

Op de RBE:

koelen vanaf BT : 19
koelen vanaf RT : 22,5

opzich lijkt het mij allemaal duidelijk. Op dit moment is het echter 21 graden RT dus onder de "koelen vanaf RT 22,5" , waarom blijft hij dan koelen?
Kan iemand mij vertellen of de instellingen goed zijn en evt tips geven.

BVD

Acties:
  • 0 Henk 'm!

  • Matis
  • Registratie: Januari 2007
  • Laatst online: 11-10 11:07

Matis

Rubber Rocket

Dat is de hysterese rondom het koelpunt. Dat houdt in dat ie pas vanaf 22.5+2 gaat koelen en dan net zo lang tot hij op/onder de 22.5-2 uitkomt.

If money talks then I'm a mime
If time is money then I'm out of time


Acties:
  • 0 Henk 'm!

  • Cpt.Chaos
  • Registratie: April 2010
  • Laatst online: 13:56
Hysterese koeling is de deltaT over het cv water. Als het setpoint cv-water koeling op 19 staat, dan is aanvoer koeling 19, en retour 21. Wat Matis zegt is dus niet juist. De hysterese van de kamertemperatuur is weer een andere die in alpha home of RBE zit, deze staat op 0.1 of 0.2K.
Wij hebben Alpha Home dus BT-verschil menggroep weet ik niet want die hebben we niet.
Ik ga er nu van uit dat er gekoeld blijft worden omdat de kamertemperatuur te hoog is, en buitentemperatuur ook nog boven de 19 is, of nog geen 12 uur onder de 19. Wij hebben nu 3 uur als over/onderschrijdingstijd staan, want de warmtepomp begint pas met koelen als de gemiddelde 24-uurs temperatuur boven het setpoint is, dan is de dagtemperatuur natuurlijk al veel hoger. De koelen vanaf BT kan dus wel naar 18 ook.

Acties:
  • +3 Henk 'm!

  • KC27
  • Registratie: December 2009
  • Niet online
In de topic L/W warmtepompen wordt door een flink aantal deelnemers het elektriciteitsverbruik, de warmteproductie en de SCOP per maand gedeeld.
Kijk eens naar deze tabel
Ik geloof dat het hier al eens eerder aan de orde is geweest, maar kan het niet meer terugvinden.
Mijn vragen aan jullie:
  • Is er hier behoefte aan eenzelfde soort tabel voor de W/W warmtepomp van de deelnemers hier?
  • Zoja, zullen we dezelfde opzet overnemen of hebben jullie suggesties voor verbetering (bijv uitsplitsing verwarming, warm tapwater)

WP: Alpha Innotec MSW2-6S | PV: 20 x 300 Wp AEG | ACCU: 2x16x280Ah LiFePO4 3 x Multiplus II 48/3000 | DYN: Tibber | Gasloos | Day Ahead Optimizer


Acties:
  • 0 Henk 'm!

  • Gwaihir
  • Registratie: December 2002
  • Niet online
Wel geinig. Kunnen we regeneratie van de bron meenemen voor W/W? Dus koeling en evt. andere warmte-dump in de bron (bijv. via de PVT-panelen die de overheid er nu voor aanraadt).

Acties:
  • 0 Henk 'm!

  • AUijtdehaag
  • Registratie: Oktober 2006
  • Niet online
@KC27 Er zijn maar (erg) weinig W/W installaties met een geijkte warmtemeter.
Dus hoe betrouwbaar gaat dat worden?
Maar ik zou wel benieuwd zijn naar de Cop cijfers van een W/W.

[ Voor 46% gewijzigd door AUijtdehaag op 23-05-2020 14:43 ]

PVOutput Github - Div ESP TK: MHI - Clack - Marstek


Acties:
  • 0 Henk 'm!

  • Mausinho
  • Registratie: Mei 2020
  • Laatst online: 20:21
@KC27 Zou interessant zijn om performance te monitoren. Wellicht ter inspiratie eens naar deze duitse databank kijken: https://www.waermepumpen-...ndex.php?button=statistik. Deze draait al sinds 2008 met inmiddels enkele honderden installaties in Duitsland, Oostenrijk, Zwitserland en zelfs enkele in Nederland...

Suggesties om toe te voegen:
- jaar van installatie
- type en omvang bodemwisselaar
- al of niet modulerende WP
- T-instellingen verwarming / SWW

- Voor installaties zonder warmtemeter kan zoals op deze site in ieder geval het elektrisch verbruik onderling worden vergeleken. Hoewel je daarmee geen SCOP in absolute zin kunt berekenen, kun je daarmee wel een globale vergelijking maken tussen verschillende setups mits de populaties groot genoeg zijn.

Ipv een gemiddelde SCOP over de gehele populatie te nemen is het zinvoller om de mediaan of het gemiddelde binnen de 20-80 percentielen te berekenen om zodoende het effect van outliers (bijzondere objecten / incorrecte meetwijze etc etc) te verminderen.

Acties:
  • 0 Henk 'm!

  • The Lord
  • Registratie: November 1999
  • Laatst online: 17:13
Gwaihir schreef op zaterdag 9 mei 2020 @ 15:20:
@The Lord EcoForest heeft dergelijke combi-systemen van W/W + L/W standaard in het assortiment. Misschien is hun documentatie een goed startpunt?
De EcoForest had ik in het topic al voorbij zien komen bij tweaker zrx. Zie nu ook dat tweaker xavier_82 ook de combi heeft.

@zrx & @xavier_82 Hoe bevalt de hybride W/W + L/W? En hebben jullie wellicht meetgegevens van de opstelling?

Los van de kant en klare oplossing kan ik me voorstellen dat een W/W tweaken met een flinke 2e hands radiator best interessant kan zijn.

geeft geen inhoudelijke reacties meer


Acties:
  • 0 Henk 'm!

  • Chip2710
  • Registratie: November 2012
  • Laatst online: 22:30
Verwijderd schreef op maandag 9 april 2018 @ 21:11:
Ik woon in een gasloze wijk waar iedereen standaard een water/water warmtepomp krijgt.
Geen keuze in soort verder dus de specs moet je me vergeven dat ik die niet exact ken. Zeker als vrouw zijnde ;)
Itho Daalderop pomp incl boilervat (naar ik meen is het 4,5kW), huis van 120m2 en een EPC van 0.

Onze pomp verbruikt ongeveer 1500kWh per jaar. In totaal verbruiken we ongeveer 3400 per jaar incl zo’n quality flow systeem zoals in een filmpje hierboven ook gebruikt werd. We hebben dan weer 12 zonnepanelen die het gehele verbuik dekken.

Aangezien men opzoek was naar stroomverbruik van de w/w warmtepomp hoop ik dat iemand hier wellicht iets aan heeft.
Welk type heb je? Met 150 of 200ltr. tapwater vat?
1500kWh incl. tapwater is best heel goed.
Bevalt de unit?
Is alleen d.m.v. de Spider thermostaat met gateway in te stellen.
Werkt zonder stooklijn? Dus via een Opentherm thermostaat?

SUZ-SWM40VA + ERSD-VM2DR1


Acties:
  • 0 Henk 'm!

  • xavier_82
  • Registratie: Juli 2017
  • Laatst online: 00:02
@The Lord

Wat jij wilt bereiken volgens mij is het verder verwarmen van je aanvoer temp vanuit de bodem, dan is mijn hybride oplossing niet wat jij naar opzoek bent, de L/W wisselaar is niet een aanvulling op de bodem bron, het verwarmt niet het water nog eens extra. Het schakel tussen lucht en bodem gebaseerd op buiten temp.

En wat voor meetgegeven? Ik log wel wat maar niet alles.

Acties:
  • 0 Henk 'm!

  • Requiem19
  • Registratie: Februari 2004
  • Laatst online: 00:07
Excuses als dit echt een domme vraag is:

Vriendin en ik zijn op zoektocht naar een nieuw huis. Huis dat we op het oog hebben heeft een Nibe F2120 warmtepomp en vloerverwarming op alle 3 de verdiepingen (en garage).

Wat is nu een goede bron om mezelf in te lezen of dit bijv een kwalitatief goede warmtepomp is en wat de aandachtspunten zijn etc?

Acties:
  • +1 Henk 'm!

  • bbbrumbrum
  • Registratie: November 2003
  • Niet online
Nibe is goed, of het systeem ook zo efficient werkt als mogelijk word enerzijds door de dimensionering van de bron bepaald, alsook het systeem aan afgifte kant en de inregeling daarvan.
Maarja, niemand werkt hier met warmtemeters, dus controleren of het ook echt werkt zoals beoogd door Nibe is lastig.

Edit: als @Gwaihir hieronder gelijk heeft dan nevermind... 8)7

[ Voor 10% gewijzigd door bbbrumbrum op 02-06-2020 18:58 ]


Acties:
  • 0 Henk 'm!

  • Gwaihir
  • Registratie: December 2002
  • Niet online
Requiem19 schreef op dinsdag 2 juni 2020 @ 15:31:
Excuses als dit echt een domme vraag is:

Vriendin en ik zijn op zoektocht naar een nieuw huis. Huis dat we op het oog hebben heeft een Nibe F2120 warmtepomp
Google geeft me een water/lucht warmtepomp, geen water/water warmtepomp. Klopt dat? Dan misschien in het andere topic vragen?

Acties:
  • 0 Henk 'm!

  • PeterZ(on)
  • Registratie: Oktober 2012
  • Laatst online: 23:20
Mijn broer heeft in zijn nieuwe huis een warmtepomp 4,5 kW van Itho Daalderop en vraagt zich af hoe de koelfunctie werkt. Op dit moment is het 22gr volgens de thermostaat en heeft hij 18gr gevraagd maar er gebeurd niets.

In de handleiding kan ik niets vinden of je die koelfunctie eerst moet activeren of dat die pas boven een bepaalde ruimte temperatuur gaat werken. Is er hier misschien iemand die weet hoe het koelen in zijn werk gaat?

PV 4860 Wp - Zonneboiler - Ventilatie WTW - Panasonic Warmtepomp WH-MDC05F3E5 - Hyundai Ioniq Electric 2017


Acties:
  • 0 Henk 'm!

  • sjimmie
  • Registratie: November 2002
  • Laatst online: 29-09 16:50
Gwaihir schreef op dinsdag 2 juni 2020 @ 17:54:
[...]

Google geeft me een water/lucht warmtepomp, geen water/water warmtepomp. Klopt dat? Dan misschien in het andere topic vragen?
De 2120 lijkt me inderdaad L/W: Lucht/Water warmtepomp om mee te verwarmen en te koelen #8
Bv de 1255 modellen zijn W/W.

Panasonic 7kW J-Series Split + 190 liter SWW, 2750+2100Wp Oost-West


Acties:
  • 0 Henk 'm!

  • sjimmie
  • Registratie: November 2002
  • Laatst online: 29-09 16:50
PeterZ(on) schreef op woensdag 3 juni 2020 @ 15:40:
Mijn broer heeft in zijn nieuwe huis een warmtepomp 4,5 kW van Itho Daalderop en vraagt zich af hoe de koelfunctie werkt. Op dit moment is het 22gr volgens de thermostaat en heeft hij 18gr gevraagd maar er gebeurd niets.

In de handleiding kan ik niets vinden of je die koelfunctie eerst moet activeren of dat die pas boven een bepaalde ruimte temperatuur gaat werken. Is er hier misschien iemand die weet hoe het koelen in zijn werk gaat?
Je noemt niet welke, maar hier op P18 (H5) staat het van een 4.5kW itho daalderop W/W model:
https://ithodaalderop.com...ker%20WPU%205G%20(nl).pdf
Zie bv ook 5.3.1

Panasonic 7kW J-Series Split + 190 liter SWW, 2750+2100Wp Oost-West


Acties:
  • 0 Henk 'm!

  • PeterZ(on)
  • Registratie: Oktober 2012
  • Laatst online: 23:20
sjimmie schreef op woensdag 3 juni 2020 @ 16:15:
[...]

Je noemt niet welke, maar hier op P18 (H5) staat het van een 4.5kW itho daalderop W/W model:
https://ithodaalderop.com...ker%20WPU%205G%20(nl).pdf
Zie bv ook 5.3.1
Thanx, dat lijkt hem wel te zijn tenzij er meerdere types zijn die er zo uit zien. Maar 5.3.1 is denk ik dan de oorzaak, die staat op "on". Begrijp ik het goed dat als de knop "temperatuur" 3 sec ingedrukt houd hij dan niet meer op automatisch staat en je zelf het koelen kunt activeren?

PV 4860 Wp - Zonneboiler - Ventilatie WTW - Panasonic Warmtepomp WH-MDC05F3E5 - Hyundai Ioniq Electric 2017


Acties:
  • 0 Henk 'm!

  • sjimmie
  • Registratie: November 2002
  • Laatst online: 29-09 16:50
PeterZ(on) schreef op woensdag 3 juni 2020 @ 17:01:
[...]

Thanx, dat lijkt hem wel te zijn tenzij er meerdere types zijn die er zo uit zien. Maar 5.3.1 is denk ik dan de oorzaak, die staat op "on". Begrijp ik het goed dat als de knop "temperatuur" 3 sec ingedrukt houd hij dan niet meer op automatisch staat en je zelf het koelen kunt activeren?
Zoals ik dat lees is ON goed, tenzij er EE naast staat.
ON betekent automatisch verwarmen/koelen. De uitleg die ik zie over ON:
Standaard zal het warmtepompsysteem automatisch
verwarmen of koelen op basis van de door u ingestelde
temperatuur. Na verwarmen duurt het minimaal 24 uur
voor het systeem kan koelen.

Panasonic 7kW J-Series Split + 190 liter SWW, 2750+2100Wp Oost-West


Acties:
  • 0 Henk 'm!

  • PeterZ(on)
  • Registratie: Oktober 2012
  • Laatst online: 23:20
sjimmie schreef op woensdag 3 juni 2020 @ 17:31:
[...]

Zoals ik dat lees is ON goed, tenzij er EE naast staat.
ON betekent automatisch verwarmen/koelen. De uitleg die ik zie over ON:

[...]
Je hebt dus geen mogelijkheid dat te overrulen door automatisch verwarmen uit te zetten, je kunt dan alleen maar kiezen uit die drie opties, Automatisch/Elektrisch/standby. Nu had ik begrepen dat hij hem wel eens in de koelmodus had zien staan dus op zich moet het dan allemaal wel goed werken. Ik denk ook een kwestie van ervaring opdoen. Bedankt iig voor je info.

PV 4860 Wp - Zonneboiler - Ventilatie WTW - Panasonic Warmtepomp WH-MDC05F3E5 - Hyundai Ioniq Electric 2017


Acties:
  • 0 Henk 'm!

  • Chip2710
  • Registratie: November 2012
  • Laatst online: 22:30
sjimmie schreef op woensdag 3 juni 2020 @ 16:15:
[...]

Je noemt niet welke, maar hier op P18 (H5) staat het van een 4.5kW itho daalderop W/W model:
https://ithodaalderop.com...ker%20WPU%205G%20(nl).pdf
Zie bv ook 5.3.1
Welk type Itho heb jij, een WPU 5G?
In mijn appartement komt waarschijnlijk ook een WPU 5G
Werkt deze WPU 5G met een instelbare stooklijn of gaat de regeling via de spider Opentherm thermostaat?

SUZ-SWM40VA + ERSD-VM2DR1


Acties:
  • 0 Henk 'm!

  • EiT
  • Registratie: Februari 2010
  • Laatst online: 19:32

EiT

Gebruikt dat ding geen buitenvoeler? Als deze op de juiste plek hangt dan zal hij zijn temp nog niet gehaald hebben. Zo warm is het nog niet geweest dat je zou moeten koelen.

Buitenvoeler hangt normaal gesproken in de schaduw, daar is het minder warm dan in direct zonlicht.

Je wil niet dat je overdag aan het koelen bent om vervolgens ‘s nachts weer bij te stoken.

Druk en zetfouten voorbehouden.


Acties:
  • +1 Henk 'm!

  • sjimmie
  • Registratie: November 2002
  • Laatst online: 29-09 16:50
Chip2710 schreef op donderdag 4 juni 2020 @ 12:59:
[...]


Welk type Itho heb jij, een WPU 5G?
In mijn appartement komt waarschijnlijk ook een WPU 5G
Werkt deze WPU 5G met in instelbare stooklijn of gaat de regeling via de spider Opentherm thermostaat?
LoL, ik heb nog geen W/W WP.
Ik heb alleen verwezen naar wat @PeterZ(on) zocht.

Panasonic 7kW J-Series Split + 190 liter SWW, 2750+2100Wp Oost-West


Acties:
  • 0 Henk 'm!

  • Vaevictis_
  • Registratie: Maart 2000
  • Laatst online: 14:53
Heb onlangs een nieuwe firmware gekregen voor Alpha Innotec Alterra WZS 82K3M, gelukkig geen Java Webserver meer maar een modernere webserver met HTML. V3.85.2 (r5955)

Nu is blijkbaar het tijdstip van Thermische Desinfectie (TDI) naar 18.00 verplaatst was eerder 0.00. Hierdoor viel net de stroom uit, warmtepomp nam 8,7kW op en ook wasdroger, oven en kookplaat stonden aan. Totaal 14kW. Meteen weer TDI uitgezet.

Hebben jullie ook dat in deze firmware de status niet meer goed wordt doorgegeven? Ook in de alpha app zie ik niet de juiste status.

Acties:
  • 0 Henk 'm!

  • jerh
  • Registratie: Mei 2015
  • Laatst online: 10-10 19:07
Vaevictis_ schreef op zondag 7 juni 2020 @ 20:18:
Heb onlangs een nieuwe firmware gekregen voor Alpha Innotec Alterra WZS 82K3M, gelukkig geen Java Webserver meer maar een modernere webserver met HTML. V3.85.2 (r5955)

Nu is blijkbaar het tijdstip van Thermische Desinfectie (TDI) naar 18.00 verplaatst was eerder 0.00. Hierdoor viel net de stroom uit, warmtepomp nam 8,7kW op en ook wasdroger, oven en kookplaat stonden aan. Totaal 14kW. Meteen weer TDI uitgezet.

Hebben jullie ook dat in deze firmware de status niet meer goed wordt doorgegeven? Ook in de alpha app zie ik niet de juiste status.
staat zijn tijdzone wel goed?

Acties:
  • +1 Henk 'm!

  • bello2011
  • Registratie: November 2011
  • Laatst online: 23:43
Vaevictis_ schreef op zondag 7 juni 2020 @ 20:18:
Heb onlangs een nieuwe firmware gekregen voor Alpha Innotec Alterra WZS 82K3M, gelukkig geen Java Webserver meer maar een modernere webserver met HTML. V3.85.2 (r5955)

Hebben jullie ook dat in deze firmware de status niet meer goed wordt doorgegeven? Ook in de alpha app zie ik niet de juiste status.
Ik ervaar de laatste tijd dat de app bij mijn SWCV 62K3 ook de status niet juist meer weergeeft. Wanneer de WP in koelbedrijf is, dan is dit niet actief op de app. Op zich geen ramp omdat de temperaturen ed op de app wel juist worden weergegeven.

Acties:
  • 0 Henk 'm!

  • austin_77
  • Registratie: Juni 2004
  • Laatst online: 20:25
Vaevictis_ schreef op zondag 7 juni 2020 @ 20:18:
Heb onlangs een nieuwe firmware gekregen voor Alpha Innotec Alterra WZS 82K3M, gelukkig geen Java Webserver meer maar een modernere webserver met HTML. V3.85.2 (r5955)

Nu is blijkbaar het tijdstip van Thermische Desinfectie (TDI) naar 18.00 verplaatst was eerder 0.00. Hierdoor viel net de stroom uit, warmtepomp nam 8,7kW op en ook wasdroger, oven en kookplaat stonden aan. Totaal 14kW. Meteen weer TDI uitgezet.

Hebben jullie ook dat in deze firmware de status niet meer goed wordt doorgegeven? Ook in de alpha app zie ik niet de juiste status.
Hoe heb je deze firmware gekregen? Tijdens een periodiek onderhoud? Of via de internetverbinding?
Pagina: 1 ... 21 ... 113 Laatste