Mijn laadplan voor de aankomende tijd. Ik pak de goedkoopste 14 kwartieren elke middag zodra de prijzen rond 13:00 bekend worden gemaakt om te laden. Bij max vermogen zouden de accu's mits leeg dan vol moeten zitten.
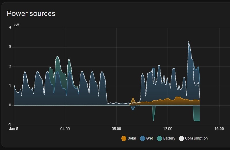
Met zo'n dag als morgen is dit eigenlijk niet zo'n goede strategie geef ik toe. Maar voordat de accu's vanavond gaan laden zit er als het goed is nog wat in. Dus verwacht ze wel zo goed als vol morgen tijdens de piek.
Met zo'n dag als morgen is dit eigenlijk niet zo'n goede strategie geef ik toe. Maar voordat de accu's vanavond gaan laden zit er als het goed is nog wat in. Dus verwacht ze wel zo goed als vol morgen tijdens de piek.
[ Voor 22% gewijzigd door AtlAntA op 07-01-2026 16:22 ]
Wie goed doet, die goed ontmoet.
/f/image/KgF6pvA53jBnfemCrsSSxhCz.png?f=fotoalbum_large)
/f/image/l9LhqUCc1tLqXZLfZMJHb9U9.png?f=fotoalbum_large)
/f/image/ae0EXY00uJanHhZCpDzhgQPH.png?f=fotoalbum_large)
:strip_exif()/f/image/5zmkXOb2bG0uyvbWicuwYpkJ.jpg?f=fotoalbum_large)
:strip_exif()/f/image/zmlx0jNqF8e6bBC5jkPezdcB.jpg?f=fotoalbum_large)
:strip_exif()/f/image/9Ok7oLuuubMW97CP4yWnZIo4.jpg?f=fotoalbum_large)
:no_upscale():strip_icc():strip_exif()/f/image/vX7KRL8gmyKD6xQadHU4EM0b.jpg?f=user_large)
:strip_exif()/f/image/OPicS1IhLeL9xFBVh7V6VZ5e.jpg?f=fotoalbum_large)
:strip_exif()/f/image/ritGRzBBcSn4ZKt6fvZNXAKm.jpg?f=fotoalbum_large)
:strip_exif()/f/image/L4boHuSd7bStDz4rWILQjuhi.jpg?f=fotoalbum_large)
:strip_exif()/f/image/GAqzSaguHOXGVX4Pq8jXQxkj.jpg?f=fotoalbum_large)