• paQ
  • Registratie: Augustus 2001
  • Laatst online: 23:57
Jan-tweak schreef op dinsdag 2 december 2025 @ 17:13:
[...]

Geluid daartegen zijn er heel duidelijke grenswaarden ( die ook nog een heel stuk eenvoudiger aantoonbaar/meetbaar) dit voor zowel geluiden gericht naar de eigen woning alsmede geluid gericht naar aangezende andere wooneenheden. de bekende 40/35 dB grens op de erfgrens bv.
Ik heb eigenlijk geen zin om de WPAC weer helemaal te gaan invullen voor de situatie van @Sebastiaanslk , maar ik denk dat het een kwestie van net wel / net niet wordt met die "iets meer dan 3 meter" en 58 dBA vermogen zonder tonale toeslag.
En er staan hier intussen best wat opnames waarbij 5dB toeslag nog weinig is :+
(zonder tonale toeslag is het 45/40 btw)

Ik doe niet aan bijgeloof. Dat brengt ongeluk.


  • Jan-tweak
  • Registratie: November 2025
  • Laatst online: 00:26
paQ schreef op dinsdag 2 december 2025 @ 17:25:
[...]

Ik heb eigenlijk geen zin om de WPAC weer helemaal te gaan invullen voor de situatie van @Sebastiaanslk , maar ik denk dat het een kwestie van net wel / net niet wordt met die "iets meer dan 3 meter" en 58 dBA vermogen zonder tonale toeslag.
En er staan hier intussen best wat opnames waarbij 5dB toeslag nog weinig is :+
(zonder tonale toeslag is het 45/40 btw)
sorry, zag het nu ook, klein typefoutje, en ja, wat ik bedoelde is de formele grens 45/40 dB, en ja, afhankelijk van de plaatsing en toestel komt daar eventueel ook nog toeslagen bij, en jup, daar hou ik ook mijn hart vast.

  • paQ
  • Registratie: Augustus 2001
  • Laatst online: 23:57
Jan-tweak schreef op dinsdag 2 december 2025 @ 17:32:
[...]

sorry, zag het nu ook, klein typefoutje, en ja, wat ik bedoelde is de formele grens 45/40 dB, en ja, afhankelijk van de plaatsing en toestel komt daar eventueel ook nog toeslagen bij, en jup, daar hou ik ook mijn hart vast.
Nou, als je die drie dingen dus al neemt samen met het gebrek aan: "als ik u was zou ik hem daar niet neerzetten", dan valt er nogal wat af te dingen aan dat 'advies'.
Zelf aan de gang gaan met symptoombestrijding zou dan het laatste zijn waarmee ik zou starten.

Ik doe niet aan bijgeloof. Dat brengt ongeluk.


  • harv
  • Registratie: November 2023
  • Laatst online: 20:50
paQ schreef op dinsdag 2 december 2025 @ 17:25:
[...]

Ik heb eigenlijk geen zin om de WPAC weer helemaal te gaan invullen voor de situatie van @Sebastiaanslk , maar ik denk dat het een kwestie van net wel / net niet wordt met die "iets meer dan 3 meter" en 58 dBA vermogen zonder tonale toeslag.
En er staan hier intussen best wat opnames waarbij 5dB toeslag nog weinig is :+
(zonder tonale toeslag is het 45/40 btw)
SOMS,... verlang ik wel een ´s terug naar de tijd van @MacD007 en @Friezin

Toen zat er nog sturing en leiding in de discussie.
Nu nijg ik soms naar afhaken.

Sinds aug 24: Quatt Duo 2 x V1.5, , Thermo: Tado v3+, daarvoor 1100m3 gas. 1800kwh zon. Vrijstaand no brabant 1976, 150m2, nefit combi exellent 2004, Veel hr+ glas, vooral in serre, redelijke isolatie. Radiators t22, vvw in serre als bijverwarming.


  • 0xygen500
  • Registratie: Juni 2014
  • Laatst online: 00:51
Jan-tweak schreef op dinsdag 2 december 2025 @ 17:24:
[...]

het probleem is dat dit bewijs (STEK) geen wettelijke basis meer heeft. Dus op basis van wat wil je dat afdwingen?
Overigens verwijst het art.3.16 naar uitsluitend een koelinstallatie en helaas dat is een Quatt dus niet. (valt onder § 3.2.6. In werking hebben van een koelinstallatie)

Activiteitenbesluit milieubeheer
Artikel 3.16d
[Regeling vervallen per 01-01-2024] (bron: overheid.nl)
Zou quatt daarom niet willen koelen met die wp? :+

  • raven22
  • Registratie: Januari 2004
  • Laatst online: 16:48
Update: De absolute minimum water aanvoer temperatuur waarbij de warmtepomp kan starten is vanaf 5 graden. Echter, dan zal de CiC, tot de aanvoer 15 graden bereikt, ook de CV laten bijspringen. Pas vanaf 15 graden zal de Hybrid dus zonder (dat de CiC de) CV (wilt laten bijstoken) kunnen opstarten.

Wat als je geen cv meer hebt? Of deze nog wel hebt hangen, maar je bent van het gas afgesloten? Dus hij gaat niet branden? Gaat de warmtepomp dan wel verwarmen? Of start hij alleen met draaien en water rond pompen.

  • Toby-Wan
  • Registratie: Augustus 2018
  • Laatst online: 23:58
harv schreef op dinsdag 2 december 2025 @ 17:55:
[...]


SOMS,... verlang ik wel een ´s terug naar de tijd van @MacD007 en @Friezin

Toen zat er nog sturing en leiding in de discussie.
Nu nijg ik soms naar afhaken.
Volgens mij is dit een open forum, waar enige 'sturing' of 'leiding' per definitie niet mogelijk is.
Als je vind dat er zaken teveel off topic gaan, dan staat het je vrij om een topic report te maken, dan kunnen de mods ingrijpen als zij dat nodig achten

WP: Quatt Mono (V1) + 3kW BUH (DIY), SWW: E-boiler, gasloos okt'25, PV: 6040 Wp ZW/NO (SE3000H, Enphase IQ8, APsystems), 1x HW PIB 2.7 kWh


  • paQ
  • Registratie: Augustus 2001
  • Laatst online: 23:57
Of gewoon het WPAC bestand aanslingeren @harv :)

(Waar is Mcd007 trouwens :? )

[ Voor 24% gewijzigd door paQ op 02-12-2025 18:14 ]

Ik doe niet aan bijgeloof. Dat brengt ongeluk.


  • paQ
  • Registratie: Augustus 2001
  • Laatst online: 23:57
raven22 schreef op dinsdag 2 december 2025 @ 18:07:
[...]


Update: De absolute minimum water aanvoer temperatuur waarbij de warmtepomp kan starten is vanaf 5 graden. Echter, dan zal de CiC, tot de aanvoer 15 graden bereikt, ook de CV laten bijspringen. Pas vanaf 15 graden zal de Hybrid dus zonder (dat de CiC de) CV (wilt laten bijstoken) kunnen opstarten.

Wat als je geen cv meer hebt? Of deze nog wel hebt hangen, maar je bent van het gas afgesloten? Dus hij gaat niet branden? Gaat de warmtepomp dan wel verwarmen? Of start hij alleen met draaien en water rond pompen.
Dat laatste, maar je moet het wel heel bont hebben gemaakt als je Tr water onder de 5 graden zit hoor.

Ik doe niet aan bijgeloof. Dat brengt ongeluk.


  • CPM
  • Registratie: November 2008
  • Niet online

CPM

Ik doe maar wat, jij dan?

Sebastiaanslk schreef op dinsdag 2 december 2025 @ 16:39:
[...]


Dat is wel een goed punt wat je hebt, dan is het misschien slim om voor de lichtere Opsluitband te gaan.

De zonnepanelen komen op de voorkant, weet ook niet waarom die er op staan. Waarschijnlijk voor de zuinigheid?

Ik weet niet hoe de balken lopen (zelf uitbouw niet geplaatst), vorige bewoner weet dat ook niet en heeft daar geen tekeningen van.

Ik zal het eerst nog wel met Quatt overleggen
Dat Quatt jou bouwkundig niet gaat helpen is toch wel duidelijk niet? En je weet niet hoe de constructie is opgebouwd en dan toch twee flinke units op je uitbouw zetten zonder verder onderzoek? Gewaagd als je de boel ook nog eens wilt verzwaren. Mag hopen dat de buren niet gevoelig zijn voor trillingen, resonanties of geluid want grote kans dat het niet stopt bij de uitbouw. Die dingen hadden daar volgens mij nooit mogen staan.

En klopt het dat je problemen hebt met op temperatuur komen? Want op basis van de screenshots draaien ze nog niet eens op vol vermogen.

[ Voor 6% gewijzigd door CPM op 02-12-2025 18:54 ]

Hier tekenen aub ......


  • wimpie007
  • Registratie: November 2001
  • Laatst online: 26-12-2025
Dit vat mijn ervaring met quatt wel samen denk ik:

Eerst puinhoop gemaakt met installatie en ondeugdelijk installatiemateriaal en nu ben ik al weken bezig om dit verholpen te krijgen.. heb ook leidingruis

Monteur is al geweest. CV watertemp en pomp lager gezet maar helpt niks eerder averechts. Convectorput en quatt duo is geen gelukkig huwelijk en achteraf lees je dat... Heeft hoge temp nodig. Vooraf alles netjes doorgegeven. Kortom erg slecht advies. Ons huis niet geschikt zo te merken....

Afbeeldingslocatie: https://tweakers.net/i/sFFarpMqa_sSk60ZNESXrgsShqA=/x800/filters:strip_icc():strip_exif()/f/image/CAu3ivlYcMVqZvzSpod6uDLP.jpg?f=fotoalbum_large

Afbeeldingslocatie: https://tweakers.net/i/U_VdoXk3G3AJpm9gF__42Wrzflo=/x800/filters:strip_icc():strip_exif()/f/image/xjNchuLNSp0sAmycQS5gccEe.jpg?f=fotoalbum_large

Ik wil niet weten hoeveel gas en elektra het gaat kosten als het echt koud wordt.....

Dat het toch nog warmer werd kwam door een extra kacheltje

Hij pakt structureel de ketel erbij als water 55+ wordt en is dan ook erg onzuinig

[ Voor 5% gewijzigd door wimpie007 op 02-12-2025 20:09 ]


  • Rowwan
  • Registratie: November 2000
  • Laatst online: 22:17
wimpie007 schreef op dinsdag 2 december 2025 @ 20:07:
Dit vat mijn ervaring met quatt wel samen denk ik:

Eerst puinhoop gemaakt met installatie en ondeugdelijk installatiemateriaal en nu ben ik al weken bezig om dit verholpen te krijgen.. heb ook leidingruis

Monteur is al geweest. CV watertemp en pomp lager gezet maar helpt niks eerder averechts. Convectorput en quatt duo is geen gelukkig huwelijk en achteraf lees je dat... Heeft hoge temp nodig. Vooraf alles netjes doorgegeven. Kortom erg slecht advies. Ons huis niet geschikt zo te merken....

[Afbeelding]

[Afbeelding]

Ik wil niet weten hoeveel gas en elektra het gaat kosten als het echt koud wordt.....

Dat het toch nog warmer werd kwam door een extra kacheltje

Hij pakt structureel de ketel erbij als water 55+ wordt en is dan ook erg onzuinig
Probeer het eerst eens zonder verlaging/verhoging, dus met een vaste temperatuur. Het is vrij logisch dat als jij de temperatuur met 1.5 graad opschroeft, dat de CV bij springt. Daar is een warmtepomp niet voor bedoeld.

[ Voor 4% gewijzigd door Rowwan op 02-12-2025 20:16 ]


  • jj85
  • Registratie: Januari 2002
  • Laatst online: 23:37
Rowwan schreef op dinsdag 2 december 2025 @ 20:15:
[...]


Probeer het eerst eens zonder verlaging/verhoging, dus met een vaste temperatuur.
@wimpie007 En overweeg fans in je convectorput te leggen.
LTV: Deel hier je Jaga DBE zelfbouw ervaringen

  • s020506
  • Registratie: April 2019
  • Laatst online: 23:21
wimpie007 schreef op dinsdag 2 december 2025 @ 20:07:
Dit vat mijn ervaring met quatt wel samen denk ik:

Eerst puinhoop gemaakt met installatie en ondeugdelijk installatiemateriaal en nu ben ik al weken bezig om dit verholpen te krijgen.. heb ook leidingruis

Monteur is al geweest. CV watertemp en pomp lager gezet maar helpt niks eerder averechts. Convectorput en quatt duo is geen gelukkig huwelijk en achteraf lees je dat... Heeft hoge temp nodig. Vooraf alles netjes doorgegeven. Kortom erg slecht advies. Ons huis niet geschikt zo te merken....

[Afbeelding]

[Afbeelding]

Ik wil niet weten hoeveel gas en elektra het gaat kosten als het echt koud wordt.....

Dat het toch nog warmer werd kwam door een extra kacheltje

Hij pakt structureel de ketel erbij als water 55+ wordt en is dan ook erg onzuinig
Ik weet niet wat je verwachting is, maar als het buiten koud is moet je niet met een warmtepomp 1,5 graad omhoog willen gaan in 2 uur tijd. Zet hem gewoon eens op 1 temperatuur, 24/7.

En een convectorput en WP gaat prima samen. Ik heb er nog wat ventilatoren opgelegd, dat ding verwarmd top. Volgens mij kan dat ding juist perfect met een lage temperatuur overweg. Hoe kom je erbij dat dit niet goed werkt?

PVoutput


  • Razer
  • Registratie: Mei 2002
  • Laatst online: 23:16
@wimpie007 Huis uit 1990, met een grote convector put en inefficiënte T21 radiatoren.

Hele dag 21.5 in huis....

Watertemperatuur warmtepomp, met COP van 5+:
Afbeeldingslocatie: https://tweakers.net/i/nkEhwFKe-rqF1yhAVanwQDaZo2E=/800x/filters:strip_exif()/f/image/3RiWePNIdicDkud8VtY6qkiy.png?f=fotoalbum_large

  • raven22
  • Registratie: Januari 2004
  • Laatst online: 16:48
paQ schreef op dinsdag 2 december 2025 @ 18:46:
[...]

Dat laatste, maar je moet het wel heel bont hebben gemaakt als je Tr water onder de 5 graden zit hoor.
Onder de 5 wel, maar onder de 15 is na een paar dagen in de winter niet ondenkbaar. En dan gaat de pomp dus niet verwarmen. Dan wordt het met een aantal elektrische kacheltjes in de weer om de woonkamer en vloer boven de 15 te krijgen.

  • onlinaius
  • Registratie: Mei 2010
  • Laatst online: 00:31
raven22 schreef op dinsdag 2 december 2025 @ 20:33:
[...]


Onder de 5 wel, maar onder de 15 is na een paar dagen in de winter niet ondenkbaar. En dan gaat de pomp dus niet verwarmen. Dan wordt het met een aantal elektrische kacheltjes in de weer om de woonkamer en vloer boven de 15 te krijgen.
Als ik het goed begrijp wel hoor. Alleen wordt de ketel dan bijgeschakeld. Is deze niet beschikbaar (via aan - uit verbonden bijv) dan doet de warmtepomp het alleen. (geloof dat onder de 15 ook al door iemand getest was).

Mid-Limb, 2-ond-1-kap, 1965, 133m2, 12 ZP 4800wp met 4200wp GoodWe conv, 67m2 VVW, etage: 4 rad + 7 m2 VVW, 1 Quatt, Mits Heavy 5KW + 3.5KW, Toon 1, elec koken, CV uit, VVW mengt niet, 'oud' dubbel glas, isolatie RD 1.5 - 2.5.


  • s020506
  • Registratie: April 2019
  • Laatst online: 23:21
Razer schreef op dinsdag 2 december 2025 @ 20:26:
@wimpie007 Huis uit 1990, met een grote convector put en inefficiënte T21 radiatoren.

Hele dag 21.5 in huis....

Watertemperatuur warmtepomp, met COP van 5+:
[Afbeelding]
Wat was je COP op 23 november? Wel eerlijk vergelijk he ;)

PVoutput


  • CPM
  • Registratie: November 2008
  • Niet online

CPM

Ik doe maar wat, jij dan?

wimpie007 schreef op dinsdag 2 december 2025 @ 20:07:
Dit vat mijn ervaring met quatt wel samen denk ik:

Eerst puinhoop gemaakt met installatie en ondeugdelijk installatiemateriaal en nu ben ik al weken bezig om dit verholpen te krijgen.. heb ook leidingruis

Monteur is al geweest. CV watertemp en pomp lager gezet maar helpt niks eerder averechts. Convectorput en quatt duo is geen gelukkig huwelijk en achteraf lees je dat... Heeft hoge temp nodig. Vooraf alles netjes doorgegeven. Kortom erg slecht advies. Ons huis niet geschikt zo te merken....

[Afbeelding]

[Afbeelding]

Ik wil niet weten hoeveel gas en elektra het gaat kosten als het echt koud wordt.....

Dat het toch nog warmer werd kwam door een extra kacheltje

Hij pakt structureel de ketel erbij als water 55+ wordt en is dan ook erg onzuinig
Eigenlijk is alles al gezegd, maar je ziet in je screenshot dat als je de temperatuur constant houdt (19 graden was het bij -2 ongeveer?) hij het prima doet. Dus lekker constant houden en dan op een aangename temperatuur.

Hier tekenen aub ......


  • Razer
  • Registratie: Mei 2002
  • Laatst online: 23:16
s020506 schreef op dinsdag 2 december 2025 @ 20:44:
[...]


Wat was je COP op 23 november? Wel eerlijk vergelijk he ;)
Had de datum even gemist ;)
3.6 nog, dus valt nog mee.

  • Sebastiaanslk
  • Registratie: November 2020
  • Laatst online: 17:10
CPM schreef op dinsdag 2 december 2025 @ 18:53:
[...]


Dat Quatt jou bouwkundig niet gaat helpen is toch wel duidelijk niet? En je weet niet hoe de constructie is opgebouwd en dan toch twee flinke units op je uitbouw zetten zonder verder onderzoek? Gewaagd als je de boel ook nog eens wilt verzwaren. Mag hopen dat de buren niet gevoelig zijn voor trillingen, resonanties of geluid want grote kans dat het niet stopt bij de uitbouw. Die dingen hadden daar volgens mij nooit mogen staan.

En klopt het dat je problemen hebt met op temperatuur komen? Want op basis van de screenshots draaien ze nog niet eens op vol vermogen.
Klopt, de temperatuur komt niet tot de gewenste waarden, en blijft haken op 20 (ik probeer 21,5). Al meer dan 24 uur, cv springt niet aan om te helpen.

Ik heb mijn twee vloerpompen (Alpha1’s op middelste mode constante doorvoer, laagste leek de vloer koud mee te voelen). Of moet ik deze op de hoogste zetten.

Het is wel geloof ik een dergelijk gebouwde uitbouw, nu ik mijn problemen op tweakers heb gezet krijg ik te horen dat ze er zomaar niet op mogen staan.

Dat wist ik echt niet, dat is misschien dom, dat geloof ik direct. Maar Quatt heeft me ook niet op risico’s verwezen. En ik dacht echt als ik met een adviseur in zee ga dan komt het goed, dan wordt er nagedacht over een beste oplossing die ook nog legaal is.

Stel dat de buren nou gaan klagen, dan worden ze dus verwijderd en zit ik met de gebakken peren?

Ik begin momenteel echt in de stress te schieten en heb spijt dat ik ooit voor Quatt ben gegaan.

  • CPM
  • Registratie: November 2008
  • Niet online

CPM

Ik doe maar wat, jij dan?

@Sebastiaanslk als de uitbouw degelijk gebouwd is en je hebt er vertrouwen in dan kun je de eerdere tips hier uitvoeren. Trillingsdempers via Quatt en wat verzwaring.
Als de buren klagen dan is het silent mode gebruiken en mogelijk bij lage temperaturen een pufje gas verbruiken. En de wasmachine de schuld geven. :+

En advies m.b.t. de vloerverwarming kan ik niet geven, ik heb radiatoren.

[ Voor 10% gewijzigd door CPM op 02-12-2025 22:05 ]

Hier tekenen aub ......


  • wimpie007
  • Registratie: November 2001
  • Laatst online: 26-12-2025
CPM schreef op dinsdag 2 december 2025 @ 20:47:
[...]

Eigenlijk is alles al gezegd, maar je ziet in je screenshot dat als je de temperatuur constant houdt (19 graden was het bij -2 ongeveer?) hij het prima doet. Dus lekker constant houden en dan op een aangename temperatuur.
Ook geprobeerd. En staat in de nacht dus maar 19.5 en dan 20 overdag en idd soms 21. Alleen ook al geprobeerd constant 21 maar dat haalt de warmtepomp gewoon niet. Ook niet over langere tijd. 20.0 lijkt de max wat lukt.

Ook raar dat de quatt pas begint bij warmtevraag van de t6r en niet al stukje eerder. Want begint nu pas als ingesteld tijd/temp bereikt is

Ventilatoren zoals sommigen boven zeggen ga ik proberen. Lees overal dat convector dan beter werkt

  • wimpie007
  • Registratie: November 2001
  • Laatst online: 26-12-2025
s020506 schreef op dinsdag 2 december 2025 @ 20:16:
[...]


Ik weet niet wat je verwachting is, maar als het buiten koud is moet je niet met een warmtepomp 1,5 graad omhoog willen gaan in 2 uur tijd. Zet hem gewoon eens op 1 temperatuur, 24/7.

En een convectorput en WP gaat prima samen. Ik heb er nog wat ventilatoren opgelegd, dat ding verwarmd top. Volgens mij kan dat ding juist perfect met een lage temperatuur overweg. Hoe kom je erbij dat dit niet goed werkt?
Duurde dus zelfs met CV 6 uur om van 19.5 naar 21 te gaan. Cv staat op 60 graden nu en was 75 en dan voelde je de hitte uit de convector

  • onlinaius
  • Registratie: Mei 2010
  • Laatst online: 00:31
wimpie007 schreef op dinsdag 2 december 2025 @ 22:19:

Ventilatoren zoals sommigen boven zeggen ga ik proberen. Lees overal dat convector dan beter werkt
Dat lijkt me een goed idee, want die watertemperatuur moet inderdaad fors naar beneden. Heb je nog meer afgifte in je woning die je open kunt zetten?

Zo ja: probeer die ook eens een dagje open te zetten. Zelfs als je die warmte s nachts deels laat ontsnappen door een raam open te zetten zou dat nog steeds wel eens goedkoper kunnen zijn. Een aanvoertemperatuur van 55 graden is killing voor je COP, en die 60 graden die je de halve dag ziet komt er op neer dat je ketel het grootste deel van het nuttige werk doet.

Als je de ventilatoren al een beetje wilt simuleren zou je er eens een 'normale' ventilator een poosje in kunnen laten blazen en kijken wat dat met de watertemperatuur van de Quatt doet. (waarschijnlijk wel even met de stofzuiger bij de hand, want radiatorputten zijn vaak wel een lekker stofnest).

Mid-Limb, 2-ond-1-kap, 1965, 133m2, 12 ZP 4800wp met 4200wp GoodWe conv, 67m2 VVW, etage: 4 rad + 7 m2 VVW, 1 Quatt, Mits Heavy 5KW + 3.5KW, Toon 1, elec koken, CV uit, VVW mengt niet, 'oud' dubbel glas, isolatie RD 1.5 - 2.5.


  • pietjm
  • Registratie: April 2020
  • Laatst online: 23:02
wimpie007 schreef op dinsdag 2 december 2025 @ 20:07:
Dit vat mijn ervaring met quatt wel samen denk ik:

Eerst puinhoop gemaakt met installatie en ondeugdelijk installatiemateriaal en nu ben ik al weken bezig om dit verholpen te krijgen.. heb ook leidingruis

Monteur is al geweest. CV watertemp en pomp lager gezet maar helpt niks eerder averechts. Convectorput en quatt duo is geen gelukkig huwelijk en achteraf lees je dat... Heeft hoge temp nodig. Vooraf alles netjes doorgegeven. Kortom erg slecht advies. Ons huis niet geschikt zo te merken....

[Afbeelding]

[Afbeelding]

Ik wil niet weten hoeveel gas en elektra het gaat kosten als het echt koud wordt.....

Dat het toch nog warmer werd kwam door een extra kacheltje

Hij pakt structureel de ketel erbij als water 55+ wordt en is dan ook erg onzuinig
In mijn vorige woning had ik ook een convectorput (zonder fans) en dezelfde radiatoren. Plus een van de eerste Quatts. Geen enkel probleem gehad met verwarmen. En zoals eerder al gezegd, die 1,5 graad in zo’n korte tijd is niet goed. Ik had toen 1 graad nachtverlaging met 0,5 graad per 1,5 uur verhoging. Resultaat was ook een prima COP. Het kan dus wel.

NH, vrijstaand, 182 m2 incl verw garage, 1 Quatt met T87M2018 thermostaat, alles OT, besparen in Quatt app aan met echte tarieven, HRE 36/30, 4950 wp panelen, vvw beneden met HR++, radiatoren boven, de koffie nog steeds op z’n Italiaans.


  • paQ
  • Registratie: Augustus 2001
  • Laatst online: 23:57
Sebastiaanslk schreef op dinsdag 2 december 2025 @ 21:25:
[...]


Dat wist ik echt niet, dat is misschien dom, dat geloof ik direct. Maar Quatt heeft me ook niet op risico’s verwezen. En ik dacht echt als ik met een adviseur in zee ga dan komt het goed, dan wordt er nagedacht over een beste oplossing die ook nog legaal is.

Stel dat de buren nou gaan klagen, dan worden ze dus verwijderd en zit ik met de gebakken peren?

Ik begin momenteel echt in de stress te schieten en heb spijt dat ik ooit voor Quatt ben gegaan.
Heb je een goeie overzichtsfoto van hoe de boel nu opgesteld staat?
Het lijkt net alsof links van je slaapkamerramen de gevel naar voren komt nog een stukje?
Dat is van belang voor de geluids-berekening.

Zoals eerder geschreven hadden je warmtepompen minimaal een meter van je ramen moeten staan vanwege het gebruike koelmiddel. Kun je in wezen ook negeren, maar dat is in het rijtje ik heb geen CO-meter. Jij wist het niet; zij hadden het moeten weten. Afhankelijk van de diepte van je uitbouw kan ook dat vervolgens weer invloed hebben op de geluidsberekening.

Ook 2 (ipv 1) units hebben wederom effect op de geluidsberekening en ook op je eigen ervaring in huis. 160 m2 vvw in een tussenwoning, klinkt niet alsof je daar 14 kW bij nodig hebt. Je zal er een berekening op los moeten laten, maar de kans is groot dat je met 1 x 7 kW ook prima rond komt.

Blijft over de locatie zelf. Sja, op een houten uitbouw of houten dakkapel plaatsen is niet zonder risico, laat staan 2. Dat is (ook) bij Quatt prima bekend hoor. Een warmtepomp staat idealiter op de grond. Sowieso ook makkelijker kwa onderhoud, alhoewel het in jouw geval nog niet zo'n issue is zo te zien.

Heb je een compleet en eerlijk advies gekregen? Nope. Er is gewoon goed verkocht aan je.
Je bent wel op basis van dat 'advies' overstag gegaan, dus die punten kun je zeker bij Quatt leggen wmb.
Als je daar geen zin (meer) in hebt, kun je proberen de resonanties zo goed mogelijk te isoleren. Middels massa toevoegen, of de boel op een verend onderstel plaatsen. Maar dat is meer een oplossing wanneer je bewust kiest voor een plat dak opstelling. Voordeel van die laatste is wel dat je het gewicht beter verdeelt.

Ik doe niet aan bijgeloof. Dat brengt ongeluk.


  • s020506
  • Registratie: April 2019
  • Laatst online: 23:21
wimpie007 schreef op dinsdag 2 december 2025 @ 22:22:
[...]


Duurde dus zelfs met CV 6 uur om van 19.5 naar 21 te gaan. Cv staat op 60 graden nu en was 75 en dan voelde je de hitte uit de convector
Ja, dat vroeg ik me wel af. Als hier de CV even meehelpt, gaat de temperatuur bijna meteen een halve graad omhoog. Zie mijn plaatje van die dag: link Is je systeem waterzijdig ingeregeld? Staan alle radiatoren open?

[ Voor 18% gewijzigd door s020506 op 03-12-2025 07:27 ]

PVoutput


  • abbeyrules
  • Registratie: Oktober 2011
  • Laatst online: 01-01 13:06
wimpie007 schreef op dinsdag 2 december 2025 @ 22:22:
[...]


Duurde dus zelfs met CV 6 uur om van 19.5 naar 21 te gaan. Cv staat op 60 graden nu en was 75 en dan voelde je de hitte uit de convector
Eigenlijk denk ik dat het voor de Quatt met alleen de CV ook al een slechte opstelling / afstelling was. Als je 75 graden nodig had om het een beetje warm te krijgen. Je liet een Ferrari met hoog vermogen (CV ketel) joelen en dan leek alles top. Ook omdat je geen fancy app had met verbruik per uur en COP. Maar dat was het natuurlijk niet. Nu heb je een 3-cilinder Polo motor (warmtepomp) die heel zuinig kan zijn als die lekker door kan tokkelen. Maar die kan nooit hetzelfde doen.

Ik zou bij de basis beginnen, welke afgifte heb je, hoe staat die ingesteld. Waterzijdig inregelen, indien nodig fans erbij. Als je het hele huis met alleen 1 convectorput wil verwarmen en alles boven dicht hebt en 's nachts en tijdens werk 1,5 graad de thermostaat naar beneden wil draaien, heb je met een warmtepomp wel een verkeerde verwachting gehad.

  • Mickel moen
  • Registratie: November 2016
  • Laatst online: 22:37

Mickel moen

mickelmoen.nl

Naar aanleiding van het verhaal van @wimpie007

Heel veel problemen die hier voorbij komen liggen aan het afgiftesysteem. De neiging om dit dan aan Quatt te wijten, is hier dan vaak het gevolg van, want immers na de komst van de Quatt ontstaan de problemen.

Ik vraag mij af, of het veelvuldig gegeven advies om vooraf eens te testen met de cv op een lage temperatuur van zo’n 40 a 50°C wel is gevolgd. En dan niet in de zomer, maar in de wintermaanden.

Waterzijdig inregelen kun je ook vooraf doen.

Radiatorventilatoren kun je ook vooraf mee gaan experimenteren.

Vergeet vervolgens verwarmen binnen de schil niet. Laat meer ruimtes meedoen, zodat temperatuurverschillen tussen de ruimtes in het huis, minder groot zijn.

Tot slot eens kritisch kijken naar stookgedrag en verwachtingen. Van de haas naar de slak.

Allemaal zaken waar je voordat je een WP aanschaft al mee aan de slag kunt. En nee dit staat allemaal niet in de folders van de WP-fabrikanten.

Voor iedereen die een WP overweegt.

Dan mag het consumentenrecht wel aangeven, dat iedereen er volstrekt onnozel in mag gaan, maar dat is mij te makkelijk, liever gezegd naïef.

Begin bij je eigen verantwoordelijkheid.

[ Voor 8% gewijzigd door Mickel moen op 03-12-2025 09:03 ]

Súdwest-Fryslân, Tussenwoning 1939, 143m2, Energielabel B, Quatt Hybrid/Silent//6kW/-10°C/16°C, Nefit Ecomline/9,8kW/±57°C, Tado V3+/<20,5°C>, 10 radiatoren, HeatFan, Morsø, Tonzon, IsoWool, HR++/HR/dubbel, dak: divers, PV: 3880Wp, Fritz!Box, HomeWizard


  • jj85
  • Registratie: Januari 2002
  • Laatst online: 23:37
Mickel moen schreef op woensdag 3 december 2025 @ 08:46:
Begin bij je eigen verantwoordelijkheid.
Zullen we deze discussie stoppen? :X

  • Fragger123
  • Registratie: April 2007
  • Laatst online: 21:59
Sebastiaanslk schreef op dinsdag 2 december 2025 @ 21:25:
[...]

Ik heb mijn twee vloerpompen (Alpha1’s op middelste mode constante doorvoer, laagste leek de vloer koud mee te voelen). Of moet ik deze op de hoogste zetten.
Plaatsing van de Quatt hou ik me even buiten ;)

Plaats eens een foto van de opstelling vloerverwarming verdelers. Heb je open/gesloten verdelers en zit er een mengventiel op waarmee je de verhouding warm/koud water mengen kunt instellen?

Uiteindelijk was dit bij mij het probleem waardoor de vloer niet lekker warm werd. Zie ook: https://gathering.tweakers.net/forum/view_message/80610784 en posts daarna :)

  • RickvdT
  • Registratie: Februari 2010
  • Laatst online: 23:40
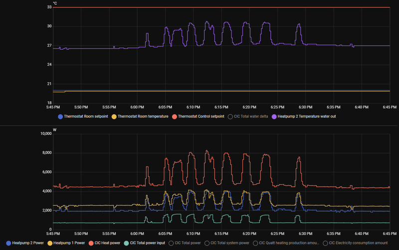
Ik heb nog steeds last van overshoots. Nu keek ik vanmorgen in de app en zag ik dat de Quatt 1600watt trok terwijl de setpoint al gehaald was. Reden om eens in de data te duiken en nu zie ik dit. Hij heeft van 04:00 tot iets voor 8 uur zeer constant gedraaid op 750 watt input en 4500 watt output.

Zodra de setpoint is bereikt gaat hij verdubbelen in vermogen met wat flipper gedrag om vervolgens uit te gaan. Ik snap hier echt niks van. Cic versie 3.14.4, Duo v1.5 met open pomploze verdelers dus Quatt is volledig in control qua afgifte. Iemand enig idee?

Afbeeldingslocatie: https://tweakers.net/i/ut0GlGVv-4IyxQqbeONT1YceIpI=/800x/filters:strip_exif()/f/image/jn4TKoTXUmqdPLJr2cw04vkW.png?f=fotoalbum_large

  • Sebastiaanslk
  • Registratie: November 2020
  • Laatst online: 17:10
Na lang zoeken hebben de oude bewoners een foto gevonden van hoe de balken lopen.
Afbeeldingslocatie: https://tweakers.net/i/ig_6CkSXVM_qtIM69eB2uZPWuU4=/x800/filters:strip_exif()/f/image/jWjzgVo9syTum7wjbjhetODJ.png?f=fotoalbum_large

Dan is misschien zo de tegels plaatsen niet slim of wel?
Afbeeldingslocatie: https://tweakers.net/i/12Lwo976v1ywpFWt3tVtOPbMhu4=/fit-in/4920x3264/filters:max_bytes(3145728):no_upscale():strip_icc():strip_exif()/f/image/X5XX7Tcijaya7MDJrfjvtluc.jpg?f=user_large

Maar beter die opsluitbanden tegels haaks op de balken? Dus dan misschien maar 2 per warmtepomp doen?

[ Voor 25% gewijzigd door Sebastiaanslk op 03-12-2025 09:58 ]


  • onlinaius
  • Registratie: Mei 2010
  • Laatst online: 00:31
RickvdT schreef op woensdag 3 december 2025 @ 09:22:
Ik heb nog steeds last van overshoots. Nu keek ik vanmorgen in de app en zag ik dat de Quatt 1600watt trok terwijl de setpoint al gehaald was. Reden om eens in de data te duiken en nu zie ik dit. Hij heeft van 04:00 tot iets voor 8 uur zeer constant gedraaid op 750 watt input en 4500 watt output.

Zodra de setpoint is bereikt gaat hij verdubbelen in vermogen met wat flipper gedrag om vervolgens uit te gaan. Ik snap hier echt niks van. Cic versie 3.14.4, Duo v1.5 met open pomploze verdelers dus Quatt is volledig in control qua afgifte. Iemand enig idee?

[Afbeelding]
Wat doet de thermostat control setpoint in HA? Als het goed is zou Quatt hier niets mee moeten doen, maar ik ben toch wel benieuwd of deze ook meepiekt (en dus Quatt hier wel wat mee doet) of dat het geinitieerd wordt door de Quatt zelf.

In dat laatste geval zou ik toch denken aan een bug in de aansturing van de Quatt.

Mid-Limb, 2-ond-1-kap, 1965, 133m2, 12 ZP 4800wp met 4200wp GoodWe conv, 67m2 VVW, etage: 4 rad + 7 m2 VVW, 1 Quatt, Mits Heavy 5KW + 3.5KW, Toon 1, elec koken, CV uit, VVW mengt niet, 'oud' dubbel glas, isolatie RD 1.5 - 2.5.


  • paQ
  • Registratie: Augustus 2001
  • Laatst online: 23:57
Sebastiaanslk schreef op woensdag 3 december 2025 @ 09:56:
Na lang zoeken hebben de oude bewoners een foto gevonden van hoe de balken lopen.
[Afbeelding]

Dan is misschien zo de tegels plaatsen niet slim of wel?
[Afbeelding]

Maar beter die opsluitbanden tegels haaks op de balken? Dus dan misschien maar 2 per warmtepomp doen?
pfoe lastig te zien.
Maar ik gok dat die uitbouw tegen de 3m diep is?
Balken 140x40 over de breedte, h.o.h 60 cm.
De overspanning kan ik zo niet inschatten, maar ergens 3.50 - 4 meter?

Ik zou het gewicht wel wat verdelen ja, zowel over de breedte als over zoveel mogelijk balken pakken.
Je bigfoots zullen 60cm zijn, dus met wat mikken 'raak' je dan 2 balken. 3 Balken pakken wordt knap lastig, of je moet al richting zo'n veerbrug constructie gaan.
Trillingen warmtepomp dempen
Geen reden voor paniek hoor.

Persoonlijk zou ik er mezelf eerst van willen verzekeren dat de locatie verder gewoon voldoet, voordat je daar weer moeite in gaat steken en geld aan uit gaat geven.

Ik doe niet aan bijgeloof. Dat brengt ongeluk.


  • Flesym
  • Registratie: April 2023
  • Niet online
RickvdT schreef op woensdag 3 december 2025 @ 09:22:
Ik heb nog steeds last van overshoots. Nu keek ik vanmorgen in de app en zag ik dat de Quatt 1600watt trok terwijl de setpoint al gehaald was. Reden om eens in de data te duiken en nu zie ik dit. Hij heeft van 04:00 tot iets voor 8 uur zeer constant gedraaid op 750 watt input en 4500 watt output.

Zodra de setpoint is bereikt gaat hij verdubbelen in vermogen met wat flipper gedrag om vervolgens uit te gaan. Ik snap hier echt niks van. Cic versie 3.14.4, Duo v1.5 met open pomploze verdelers dus Quatt is volledig in control qua afgifte. Iemand enig idee?

[Afbeelding]
Kijk ook eens naar CH Setpoint of hoe deze bij jouw thermostaat heet. Mijn ervaring is dat als deze heel erg stuitert de CIC hier ook op reageert met overshoots.

Huis: 125 jaar oud, redelijk geisoleerd met hr++ glas. Verwarming: 1 hybrid Quatt WP, benedenverdieping 4 grote T22 radiatoren met heatboosters en 40 low speed fans. Elektra: 4kWp zonnepanelen, Marstek V.2 5,12kWh FW V1.53 BM V2.15 accu.


  • Sebastiaanslk
  • Registratie: November 2020
  • Laatst online: 17:10
paQ schreef op woensdag 3 december 2025 @ 10:16:
[...]

pfoe lastig te zien.
Maar ik gok dat die uitbouw tegen de 3m diep is?
Balken 140x40 over de breedte, h.o.h 60 cm.
De overspanning kan ik zo niet inschatten, maar ergens 3.50 - 4 meter?

Ik zou het gewicht wel wat verdelen ja, zowel over de breedte als over zoveel mogelijk balken pakken.
Je bigfoots zullen 60cm zijn, dus met wat mikken 'raak' je dan 2 balken. 3 Balken pakken wordt knap lastig, of je moet al richting zo'n veerbrug constructie gaan.
Trillingen warmtepomp dempen
Geen reden voor paniek hoor.

Persoonlijk zou ik er mezelf eerst van willen verzekeren dat de locatie verder gewoon voldoet, voordat je daar weer moeite in gaat steken en geld aan uit gaat geven.
Dankjewel voor alle tips, je was dichtbij de uitbouw is 4 meter diep.

Ik twijfel of het de juiste positie is, want ze staan nu ongeveer 30cm van het raam af. Ik heb dus weer de hele avond het gezoem gehoord. Ik snap wel dat ze er zo dicht op hebben gezet, want dan blokkeert de muur van de slaapkamer het geluid voor de buren rechts.

Nu twijfel ik dus of het geluid alleen van de trillingen komt, en die maatregelen het oplossen. Of dat het ook komt door dat de quatt zoveel herrie maakt.

Nogmaals bedankt voor alle moeite, ik heb er echt heel veel aan.

  • paQ
  • Registratie: Augustus 2001
  • Laatst online: 23:57
Sebastiaanslk schreef op woensdag 3 december 2025 @ 10:35:
[...]


Dankjewel voor alle tips, je was dichtbij de uitbouw is 4 meter diep.

Ik twijfel of het de juiste positie is, want ze staan nu ongeveer 30cm van het raam af. Ik heb dus weer de hele avond het gezoem gehoord. Ik snap wel dat ze er zo dicht op hebben gezet, want dan blokkeert de muur van de slaapkamer het geluid voor de buren rechts.

Nu twijfel ik dus of het geluid alleen van de trillingen komt, en die maatregelen het oplossen. Of dat het ook komt door dat de quatt zoveel herrie maakt.

Nogmaals bedankt voor alle moeite, ik heb er echt heel veel aan.
Een goeie overzichtsfoto helpt heel veel :)

Dat dicht op de muur zetten is 'standard practice'.
(mag alleen niet bij openslaande ramen met deze warmtepomp)

Ik doe niet aan bijgeloof. Dat brengt ongeluk.


  • jj85
  • Registratie: Januari 2002
  • Laatst online: 23:37
Sebastiaanslk schreef op woensdag 3 december 2025 @ 10:35:
[...]
Nu twijfel ik dus of het geluid alleen van de trillingen komt, en die maatregelen het oplossen. Of dat het ook komt door dat de quatt zoveel herrie maakt.
De Quatt maakt idd ook 'gewoon' geluid. Zeker het draaien van de fan kun je goed horen. Dat gaat zo door je raampje naar binnen. Dus kans bestaat dat je het niet oplost door de Quatts op dempers te plaatsen.

  • paQ
  • Registratie: Augustus 2001
  • Laatst online: 23:57
jj85 schreef op woensdag 3 december 2025 @ 10:46:
[...]

De Quatt maakt idd ook 'gewoon' geluid. Zeker het draaien van de fan kun je goed horen. Dat gaat zo door je raampje naar binnen. Dus kans bestaat dat je het niet oplost door de Quatts op dempers te plaatsen.
Wat ook weer een beetje hoort bij: er staan 2 7kW warmtepompen naast je slaapkamerraam :P

Ik doe niet aan bijgeloof. Dat brengt ongeluk.


  • RickvdT
  • Registratie: Februari 2010
  • Laatst online: 23:40
Flesym schreef op woensdag 3 december 2025 @ 10:31:
[...]

Kijk ook eens naar CH Setpoint of hoe deze bij jouw thermostaat heet. Mijn ervaring is dat als deze heel erg stuitert de CIC hier ook op reageert met overshoots.
Daar zie ik geen gekke dingen. Ik zie vergelijkbaar gedrag gisteravond waar de setpoint nog niet bereikt is. Ook daar een lange constante run maar met een half uur vreemd gedrag in het midden. Ik dacht eerst dat het misschien kon zijn dat de tweede quatt telkens kort bijspringt maar dat is niet zo.

Sinds kort op 3.14.4, misschien is deze versie buggy. Maar even 3.15 afwachten.
Afbeeldingslocatie: https://tweakers.net/i/N9Xw4heEElhU0K7UuBImZFHjvCE=/800x/filters:strip_exif()/f/image/KUGu8xARKqGACxX0MingtTcQ.png?f=fotoalbum_large

  • wimpie007
  • Registratie: November 2001
  • Laatst online: 26-12-2025
abbeyrules schreef op woensdag 3 december 2025 @ 07:22:
[...]


Eigenlijk denk ik dat het voor de Quatt met alleen de CV ook al een slechte opstelling / afstelling was. Als je 75 graden nodig had om het een beetje warm te krijgen. Je liet een Ferrari met hoog vermogen (CV ketel) joelen en dan leek alles top. Ook omdat je geen fancy app had met verbruik per uur en COP. Maar dat was het natuurlijk niet. Nu heb je een 3-cilinder Polo motor (warmtepomp) die heel zuinig kan zijn als die lekker door kan tokkelen. Maar die kan nooit hetzelfde doen.

Ik zou bij de basis beginnen, welke afgifte heb je, hoe staat die ingesteld. Waterzijdig inregelen, indien nodig fans erbij. Als je het hele huis met alleen 1 convectorput wil verwarmen en alles boven dicht hebt en 's nachts en tijdens werk 1,5 graad de thermostaat naar beneden wil draaien, heb je met een warmtepomp wel een verkeerde verwachting gehad.
Bijna alles staat open in huis dus geen grote verschillen. Zal eens kijken wat ie doet met continue 20 graden alleen staat ie dan ook de hele nacht aan en horen we de leidingen ruisen

Gewone fan in de convectorput is wel een goed idee om even te testen zoals boven gesteld

Achteraf lees je dat oude convectorputten vanwege kleine oppervlakte(1.50m) het niet goed doen met <50 graden water. Had ik graag in adviesgesprek met quatt gehoord al.


Afbeeldingslocatie: https://tweakers.net/i/iju_p7gOKqnJ-J1XHvzjsmZ7hSM=/x800/filters:strip_icc():strip_exif()/f/image/bOab6lSXWlGlVY87vBXXe4mo.jpg?f=fotoalbum_large

Vandaag ook weer een struggle zie ik. Watertemp stijgt enorm om het maar halve graad warmer te krijgen

[ Voor 14% gewijzigd door wimpie007 op 03-12-2025 11:54 ]


  • Sebastiaanslk
  • Registratie: November 2020
  • Laatst online: 17:10
paQ schreef op woensdag 3 december 2025 @ 10:43:
[...]


Een goeie overzichtsfoto helpt heel veel :)

Dat dicht op de muur zetten is 'standard practice'.
(mag alleen niet bij openslaande ramen met deze warmtepomp)
Afbeeldingslocatie: https://tweakers.net/i/c_wlZFo_7wtKHXHSZ9ZHT2Btqu0=/800x/filters:strip_icc():strip_exif()/f/image/d8PT4szJNaqf9HBiYpSGJwI6.jpg?f=fotoalbum_large

Afbeeldingslocatie: https://tweakers.net/i/1MfyUhViNX9p0DOjERU6dtlhxH4=/800x/filters:strip_icc():strip_exif()/f/image/o6T5K8zj0U48zixVv5MzoMsW.jpg?f=fotoalbum_large

Afbeeldingslocatie: https://tweakers.net/i/lT59SLxGRpqUPmV3cvkxSupQYZE=/800x/filters:strip_icc():strip_exif()/f/image/0pEX8b3rmC3XboxZrUkjhs3H.jpg?f=fotoalbum_large

Afbeeldingslocatie: https://tweakers.net/i/71r_xuvOd0ZVYsGB4TMHuN5EhKA=/800x/filters:strip_icc():strip_exif()/f/image/X7yQ3t9HejPcacvv6NWKifcK.jpg?f=fotoalbum_large

Hierbij wat fotos, dat raam naast het raam wat al open is, kan ook open. Dat is het raam van de andere slaapkamer

[ Voor 5% gewijzigd door Sebastiaanslk op 03-12-2025 11:53 ]


  • jj85
  • Registratie: Januari 2002
  • Laatst online: 23:37
@Sebastiaanslk
Afbeeldingslocatie: https://tweakers.net/i/w36OrZgvIxCYOA9dJLnBtiOLuYE=/800x/filters:strip_exif()/f/image/gvrRTZuCvWeiTYMqy8xLPl36.png?f=fotoalbum_large
Dubbel fout?
Veel te dicht bij het raam.
En veel veel veel te dicht bij de erfgrens?

@Quatt Support Dit kan (en mag) toch zo niet?

  • paQ
  • Registratie: Augustus 2001
  • Laatst online: 23:57
jj85 schreef op woensdag 3 december 2025 @ 11:54:
@Sebastiaanslk
[Afbeelding]
Dubbel fout?
Veel te dicht bij het raam.
En veel veel veel te dicht bij de erfgrens?

@Quatt Support Dit kan (en mag) toch zo niet?
Ik denk niet dat de erfgrens hier perse het probleem vormt, die ligt immers 1.5 boven het maaiveld, en de dakrand houdt dat tegen.
De muur links geeft weer een extra reflectievlak.

Ik doe niet aan bijgeloof. Dat brengt ongeluk.


  • jj85
  • Registratie: Januari 2002
  • Laatst online: 23:37
paQ schreef op woensdag 3 december 2025 @ 12:19:
[...]

Ik denk niet dat de erfgrens hier perse het probleem vormt, die ligt immers 1.5 boven het maaiveld, en de dakrand houdt dat tegen.
De muur links geeft weer een extra reflectievlak.
Het zal je slaapkamer maar zijn daar rechts op de foto....

  • Dersan
  • Registratie: Augustus 2004
  • Laatst online: 23:34
Sebastiaanslk schreef op woensdag 3 december 2025 @ 11:49:
[...]


[Afbeelding]

[Afbeelding]

[Afbeelding]

[Afbeelding]

Hierbij wat fotos, dat raam naast het raam wat al open is, kan ook open. Dat is het raam van de andere slaapkamer
Sorry hoor maar dit kan je de buren toch niet aandoen?

  • Toby-Wan
  • Registratie: Augustus 2018
  • Laatst online: 23:58
jj85 schreef op woensdag 3 december 2025 @ 12:22:
[...]

Het zal je slaapkamer maar zijn daar rechts op de foto....
Ach het is een v2 duo voor een normaal ogende tussenwoning , dus waarschijnlijk zwaar overgedimensioneerd en kleine kans dat ze beide op vol vermogen gaan

WP: Quatt Mono (V1) + 3kW BUH (DIY), SWW: E-boiler, gasloos okt'25, PV: 6040 Wp ZW/NO (SE3000H, Enphase IQ8, APsystems), 1x HW PIB 2.7 kWh


  • onlinaius
  • Registratie: Mei 2010
  • Laatst online: 00:31
RickvdT schreef op woensdag 3 december 2025 @ 11:02:
[...]


Daar zie ik geen gekke dingen. Ik zie vergelijkbaar gedrag gisteravond waar de setpoint nog niet bereikt is. Ook daar een lange constante run maar met een half uur vreemd gedrag in het midden. Ik dacht eerst dat het misschien kon zijn dat de tweede quatt telkens kort bijspringt maar dat is niet zo.

Sinds kort op 3.14.4, misschien is deze versie buggy. Maar even 3.15 afwachten.
Misschien ook wel handig voor @Quatt Support om hier wat dieper in te duiken? (mits ze dit nog niet gedaan hebben bij een andere klant). Dit lijkt inderdaad wel of er een bug in de software van de Quatt zit.

Mid-Limb, 2-ond-1-kap, 1965, 133m2, 12 ZP 4800wp met 4200wp GoodWe conv, 67m2 VVW, etage: 4 rad + 7 m2 VVW, 1 Quatt, Mits Heavy 5KW + 3.5KW, Toon 1, elec koken, CV uit, VVW mengt niet, 'oud' dubbel glas, isolatie RD 1.5 - 2.5.


  • onlinaius
  • Registratie: Mei 2010
  • Laatst online: 00:31
Ik sluit me bij de anderen aan hier: ik vind het ook erg moeilijk om me voor te stellen hoe dit door de geluidsberekening (bij Quatt) heen is gekomen. Als je zorgt dat de warmtepomp op laag niveau blijft draaien (Building 87 in de soundslider) zullen de buren er misschien niet veel last van hebben, maar wettelijk gezien lijkt me dit er niet doorheen te komen.

Mid-Limb, 2-ond-1-kap, 1965, 133m2, 12 ZP 4800wp met 4200wp GoodWe conv, 67m2 VVW, etage: 4 rad + 7 m2 VVW, 1 Quatt, Mits Heavy 5KW + 3.5KW, Toon 1, elec koken, CV uit, VVW mengt niet, 'oud' dubbel glas, isolatie RD 1.5 - 2.5.


  • VindiGoosh
  • Registratie: Augustus 2024
  • Laatst online: 23-12-2025
@Sebastiaanslk Ik kan me niet voorstellen dat het niet zo is, maar toch maar even de check:

Zitten deze er bij jou wel of niet onder?

Afbeeldingslocatie: https://tweakers.net/i/9p9xWKYDhP4gTvY65cpnWJMTtDA=/x800/filters:strip_icc():strip_exif()/f/image/qkFXWZe9xyNjugIQRioYfrEM.jpg?f=fotoalbum_large

Afbeeldingslocatie: https://tweakers.net/i/NcXtML6v0QzLt8RGZclGMlcYvWo=/x800/filters:strip_icc():strip_exif()/f/image/ZTCiZYkimmaKOaWTGdIMeBMR.jpg?f=fotoalbum_large

Twee-onder-één-kap bj. 1937, 11x Radiator, Quatt hybrid Duo, houtkachel, Remeha Tzerra 39c, Fabrieksarbeider, Beunhaas, Platbodem It Houten Hynder, Amateur astronoom, Sky-Watcher 350P GoTo, Spectroscopie, Chasing Naked Singularities RS{4} < (2GM)/c2


  • paQ
  • Registratie: Augustus 2001
  • Laatst online: 23:57
echt schijt WPAC :(

@Sebastiaanslk uitgegaan van aanbouwbreedte 3,2m, en dat het midden van het eerste openslaande raam op 1,7 van de erfgrens zit. (beetje lastig schatten op de foto's)

Zonder tonale toeslag:
Afbeeldingslocatie: https://tweakers.net/i/uewcnEx9hSN3ZuBjBH5RGDSb0Ss=/800x/filters:strip_exif()/f/image/pWyjckKB9QnhmB2IKvEujQyu.png?f=fotoalbum_large

Als ik de toeslag op 2dB zet, dan voldoet het niet meer.
(WPAC adviseert zelf minimaal 2 aan te houden)

Afbeeldingslocatie: https://tweakers.net/i/CZdPY1INIjhCqTVlG99yg1csoBU=/800x/filters:strip_exif()/f/image/lxTQuHRjEKTlQ4BnB39kqVWy.png?f=fotoalbum_large

Nu weet ik niet of Quatt zelf een tonale toeslag hanteert. Het is bij de V1 en V1.5 iig wijs om minimaal 3 aan te houden ;) De afstand van het midden van de opstelling tot aan het midden van dat raam van hangt er best wel om.



Tot zover het wettelijke deel.
Je hebt 2 x 7 kW echt pal onder je slaapkamerramen staan. De winter moet nog komen he.

[ Voor 39% gewijzigd door paQ op 03-12-2025 13:19 ]

Ik doe niet aan bijgeloof. Dat brengt ongeluk.


  • onlinaius
  • Registratie: Mei 2010
  • Laatst online: 00:31
wimpie007 schreef op woensdag 3 december 2025 @ 11:28:
[...]


Bijna alles staat open in huis dus geen grote verschillen. Zal eens kijken wat ie doet met continue 20 graden alleen staat ie dan ook de hele nacht aan en horen we de leidingen ruisen

Gewone fan in de convectorput is wel een goed idee om even te testen zoals boven gesteld

Achteraf lees je dat oude convectorputten vanwege kleine oppervlakte(1.50m) het niet goed doen met <50 graden water. Had ik graag in adviesgesprek met quatt gehoord al.


[Afbeelding]

Vandaag ook weer een struggle zie ik. Watertemp stijgt enorm om het maar halve graad warmer te krijgen
Ik ben (naast die fan op de convectorput) ook wel benieuwd wat er gebeurd als je met de soundslider het vermogen sterk beperkt tot bijv building87 mode.

Het klinkt een beetje tegenstrijdig: je wilt tenslotte meer warmte ipv minder, maar als het extra vermogen alleen maar zorgt dat de watertemperatuur verder klimt, terwijl het nauwelijks afgegeven kan worden, zou het verschil met building87 wel eens heel klein kunnen zijn qua vermogen, en vrij groot qua COP.

Dan moet je uiteraard wel in de gaten houden dat de ketel niet vol gaat meeblazen, want dan win je nog steeds niets. Vraagtermperatuur dus proberen max 0.5 boven de huidige temperatuur te houden. (of verwarmen door de ketel tijdelijk helemaal uitschakelen).

Mid-Limb, 2-ond-1-kap, 1965, 133m2, 12 ZP 4800wp met 4200wp GoodWe conv, 67m2 VVW, etage: 4 rad + 7 m2 VVW, 1 Quatt, Mits Heavy 5KW + 3.5KW, Toon 1, elec koken, CV uit, VVW mengt niet, 'oud' dubbel glas, isolatie RD 1.5 - 2.5.


  • Sebastiaanslk
  • Registratie: November 2020
  • Laatst online: 17:10
VindiGoosh schreef op woensdag 3 december 2025 @ 13:01:
@Sebastiaanslk Ik kan me niet voorstellen dat het niet zo is, maar toch maar even de check:

Zitten deze er bij jou wel of niet onder?

[Afbeelding]

[Afbeelding]
Dit zijn de shockdempers, nee die heb ik niet. Vonden ze blijkbaar nier nodig.

  • Sebastiaanslk
  • Registratie: November 2020
  • Laatst online: 17:10
paQ schreef op woensdag 3 december 2025 @ 13:02:
echt schijt WPAC :(

@Sebastiaanslk uitgegaan van aanbouwbreedte 3,2m, en dat het midden van het eerste openslaande raam op 1,7 van de erfgrens zit. (beetje lastig schatten op de foto's)

Zonder tonale toeslag:
[Afbeelding]

Als ik de toeslag op 2dB zet, dan voldoet alleen de dag-situatie niet.
(WPAC adviseert zelf minimaal 2 aan te houden)

[Afbeelding]

Nu weet ik niet of Quatt zelf een tonale toeslag hanteert. Het is bij de V1 en V1.5 iig wijs om minimaal 3 aan te houden ;) De afstand van het midden van de opstelling tot aan het midden van dat raam van hangt er best wel om.



Tot zover het wettelijke deel.
Je hebt 2 x 7 kW echt pal onder je slaapkamerramen staan. De winter moet nog komen he.
Ik krijg hier echt buikpijn van, snap dat jullie me vast dom vinden dat ik akkoord ben gegaan dat ze zo geïnstalleerd zouden worden.

Maar ik ben hier totaal niet kundig op en had verwacht dat @Quatt Support de beste plek zou vinden.

  • paQ
  • Registratie: Augustus 2001
  • Laatst online: 23:57
Sebastiaanslk schreef op woensdag 3 december 2025 @ 13:19:
[...]


Ik krijg hier echt buikpijn van, snap dat jullie me vast dom vinden dat ik akkoord ben gegaan dat ze zo geïnstalleerd zouden worden.

Maar ik ben hier totaal niet kundig op en had verwacht dat @Quatt Support de beste plek zou vinden.
Nee, dom is niet de juiste classificatie. Je bent (m.i., al zijn enkelen dat ongetwijfeld niet met me eens) onjuist en onvolledig geïnformeerd door een verkoper die graag een (te) dikke order aan je slijt.

Ik doe niet aan bijgeloof. Dat brengt ongeluk.


  • nairolf
  • Registratie: Oktober 2019
  • Laatst online: 00:13
paQ schreef op woensdag 3 december 2025 @ 13:02:
echt schijt WPAC :(

@Sebastiaanslk uitgegaan van aanbouwbreedte 3,2m, en dat het midden van het eerste openslaande raam op 1,7 van de erfgrens zit. (beetje lastig schatten op de foto's)

Zonder tonale toeslag:
[Afbeelding]

Als ik de toeslag op 2dB zet, dan voldoet het niet meer.
(WPAC adviseert zelf minimaal 2 aan te houden)

[Afbeelding]

Nu weet ik niet of Quatt zelf een tonale toeslag hanteert. Het is bij de V1 en V1.5 iig wijs om minimaal 3 aan te houden ;) De afstand van het midden van de opstelling tot aan het midden van dat raam van hangt er best wel om.



Tot zover het wettelijke deel.
Je hebt 2 x 7 kW echt pal onder je slaapkamerramen staan. De winter moet nog komen he.
Je vergeet dat Quatt (voor zover ik me herinner) geen K1 toeslag specificeert, dus die moet je op 6 dB zetten. Dan komt het geheel nog eens veel slechter uit.

  • nairolf
  • Registratie: Oktober 2019
  • Laatst online: 00:13
paQ schreef op woensdag 3 december 2025 @ 13:02:
echt schijt WPAC :(

@Sebastiaanslk uitgegaan van aanbouwbreedte 3,2m, en dat het midden van het eerste openslaande raam op 1,7 van de erfgrens zit. (beetje lastig schatten op de foto's)

Zonder tonale toeslag:
[Afbeelding]

Als ik de toeslag op 2dB zet, dan voldoet het niet meer.
(WPAC adviseert zelf minimaal 2 aan te houden)

[Afbeelding]

Nu weet ik niet of Quatt zelf een tonale toeslag hanteert. Het is bij de V1 en V1.5 iig wijs om minimaal 3 aan te houden ;) De afstand van het midden van de opstelling tot aan het midden van dat raam van hangt er best wel om.



Tot zover het wettelijke deel.
Je hebt 2 x 7 kW echt pal onder je slaapkamerramen staan. De winter moet nog komen he.
Ik snap je positie 1 niet, kan je uitleggen waarom je die coordinaten hebt gekozen? Wellicht kunnen we deze discussie samen met @Sebastiaanslk beter even voeren in het juiste topic

  • paQ
  • Registratie: Augustus 2001
  • Laatst online: 23:57
nairolf schreef op woensdag 3 december 2025 @ 13:25:
[...]


Ik snap je positie 1 niet, kan je uitleggen waarom je die coordinaten hebt gekozen? Wellicht kunnen we deze discussie samen met @Sebastiaanslk beter even voeren in het juiste topic
Afmetingen doen er echt heel erg toe in deze situatie. Ik kan zonder precieze centimeters alleen maar schattingen doen. Het enige dat ik zeker weet is dan een Quatt 107 cm breed is, en vanaf daar is het een beetje gokken.

Positie 1 zou de openslaande raamvleugel van de buurman zijn. Ik denk nog steeds dat die lijdend is.

edit:
Heb in een PB de precieze afmetingen gevraagd, dan is de sheet beter in te vullen.
En met 6 aan tonale toeslag @nairolf blijft er niet veel ruimte over :X

Is dat wel waar je mee moet rekenen bij Quatt?
3dB per unit of wat?

[ Voor 14% gewijzigd door paQ op 03-12-2025 13:32 ]

Ik doe niet aan bijgeloof. Dat brengt ongeluk.


  • jj85
  • Registratie: Januari 2002
  • Laatst online: 23:37
paQ schreef op woensdag 3 december 2025 @ 13:26:
[...]

Afmetingen doen er echt heel erg toe in deze situatie. Ik kan zonder precieze centimeters alleen maar schattingen doen. Het enige dat ik zeker weet is dan een Quatt 107 cm breed is, en vanaf daar is het een beetje gokken.

Positie 1 zou de openslaande raamvleugel van de buurman zijn. Ik denk nog steeds dat die lijdend is.

edit:
Heb in een PB de precieze afmetingen gevraagd, dan is de sheet beter in te vullen.
En met 6 aan tonale toeslag @nairolf blijft er niet veel ruimte over :X

Is dat wel waar je mee moet rekenen bij Quatt?
3dB per unit of wat?
https://teamduurzaaminstalleren.nl/images/2025/QUATT.pdf
Daar geven ze Tonaaltoeslag (K1): 1-2* dB(A)

  • paQ
  • Registratie: Augustus 2001
  • Laatst online: 23:57
held _/-\o_

dan vullen we 2 in.

Ik doe niet aan bijgeloof. Dat brengt ongeluk.


  • VindiGoosh
  • Registratie: Augustus 2024
  • Laatst online: 23-12-2025
Sebastiaanslk schreef op woensdag 3 december 2025 @ 13:16:
[...]


Dit zijn de shockdempers, nee die heb ik niet. Vonden ze blijkbaar nier nodig.
Dat is wel echt absurd. Die horen er (gratis) bij te zitten.

Hiermee was ik echt terug gegaan naar Quatt. Dit kunnen ze niet maken zo. Even helemaal los nog van hoe twijfelachtig de locatie überhaupt is.

En nee. Je bent niet “dom”. Quatt heeft hier enorm steken laten vallen. De verkoop”specialist” mag zich de ogen uit zijn kop schamen jou zo “geadviseerd” te hebben.

Beneden alle peil.

Kan gebeuren natuurlijk, maar het is echt aan Quatt om dit netjes af te handelen.

[ Voor 25% gewijzigd door VindiGoosh op 03-12-2025 13:39 ]

Twee-onder-één-kap bj. 1937, 11x Radiator, Quatt hybrid Duo, houtkachel, Remeha Tzerra 39c, Fabrieksarbeider, Beunhaas, Platbodem It Houten Hynder, Amateur astronoom, Sky-Watcher 350P GoTo, Spectroscopie, Chasing Naked Singularities RS{4} < (2GM)/c2


  • paQ
  • Registratie: Augustus 2001
  • Laatst online: 23:57
Ik denk he... gut feeling, 1 unit, 90 graden draaien en tegen die muur links plaatsen, op een goede mechanische ontkoppeling met het dak, an anders zelfs aan beugels aan de muur, dan was je helemaal het mannetje.

Ik doe niet aan bijgeloof. Dat brengt ongeluk.


  • VindiGoosh
  • Registratie: Augustus 2024
  • Laatst online: 23-12-2025
paQ schreef op woensdag 3 december 2025 @ 13:40:
Ik denk he... gut feeling, 1 unit, 90 graden draaien en tegen die muur links plaatsen, op een goede mechanische ontkoppeling met het dak, an anders zelfs aan beugels aan de muur, dan was je helemaal het mannetje.
Aan de muur zou ik alleen doen in combinatie met schokdempende materialen tussen het frame en de muur, de Quatts en de beugels en de muurankers. Zoals bekend heb ik mijn frame ook zo gemaakt voor de duo en zonder daar rekening mee te hebben gehouden was het geluid binnen te horen.

Nu nauwelijks. Ook niet binnen aan de andere kant van de muur. En dan hoor je eigenlijk alleen de fans.

[ Voor 6% gewijzigd door VindiGoosh op 03-12-2025 13:47 ]

Twee-onder-één-kap bj. 1937, 11x Radiator, Quatt hybrid Duo, houtkachel, Remeha Tzerra 39c, Fabrieksarbeider, Beunhaas, Platbodem It Houten Hynder, Amateur astronoom, Sky-Watcher 350P GoTo, Spectroscopie, Chasing Naked Singularities RS{4} < (2GM)/c2


  • paQ
  • Registratie: Augustus 2001
  • Laatst online: 23:57
only fans

Ik doe niet aan bijgeloof. Dat brengt ongeluk.


  • jj85
  • Registratie: Januari 2002
  • Laatst online: 23:37
VindiGoosh schreef op woensdag 3 december 2025 @ 13:45:
[...]


Aan de muur zou ik alleen doen in combinatie met schokdempende materialen tussen het frame en de muur, de Quatts en de beugels en de muurankers. Zoals bekend heb ik mijn frame ook zo gemaakt voor de duo en zonder daar rekening mee te hebben gehouden was het geluid binnen te horen.

Nu nauwelijks. Ook niet binnen aan de andere kant van de muur. En dan hoor je eigenlijk alleen de fans.
V2 wordt niet meer aan de muur gemonteerd. Enkel dus op pootjes / vlak oppervlak

  • VindiGoosh
  • Registratie: Augustus 2024
  • Laatst online: 23-12-2025
jj85 schreef op woensdag 3 december 2025 @ 14:03:
[...]

V2 wordt niet meer aan de muur gemonteerd. Enkel dus op pootjes / vlak oppervlak
Ahh oke.

Schokdempers waren daarmee ook ineens niet meer nodig kennelijk. :F

Twee-onder-één-kap bj. 1937, 11x Radiator, Quatt hybrid Duo, houtkachel, Remeha Tzerra 39c, Fabrieksarbeider, Beunhaas, Platbodem It Houten Hynder, Amateur astronoom, Sky-Watcher 350P GoTo, Spectroscopie, Chasing Naked Singularities RS{4} < (2GM)/c2


  • s020506
  • Registratie: April 2019
  • Laatst online: 23:21
jj85 schreef op woensdag 3 december 2025 @ 14:03:
[...]

V2 wordt niet meer aan de muur gemonteerd. Enkel dus op pootjes / vlak oppervlak
Waarom zou dat zijn?

PVoutput


  • VindiGoosh
  • Registratie: Augustus 2024
  • Laatst online: 23-12-2025
Waarschijnlijk het gewicht.

Ze monteren ook geen V1.5 duo aan de muur.

Twee-onder-één-kap bj. 1937, 11x Radiator, Quatt hybrid Duo, houtkachel, Remeha Tzerra 39c, Fabrieksarbeider, Beunhaas, Platbodem It Houten Hynder, Amateur astronoom, Sky-Watcher 350P GoTo, Spectroscopie, Chasing Naked Singularities RS{4} < (2GM)/c2


  • Mickel moen
  • Registratie: November 2016
  • Laatst online: 22:37

Mickel moen

mickelmoen.nl

paQ schreef op woensdag 3 december 2025 @ 13:21:
[...]


Nee, dom is niet de juiste classificatie. Je bent (m.i., al zijn enkelen dat ongetwijfeld niet met me eens) onjuist en onvolledig geïnformeerd door een verkoper die graag een (te) dikke order aan je slijt.
Ik ben het volledig met je eens.

Deze shitzooi laat maar weer eens zien, dat je vanaf de eerste gedachte aan een WP je jezelf goed moet informeren. Wat voor machine haal ik in/op/aan/naast het huis. Je moet goed beslagen ten ijs komen voordat je met een “adviseur” van welk bedrijf ook, bij zo’n grote investering een gesprek aan gaat. Dat kost tijd en goed inlezen. Wil ik wel zo’n luchtverplaatsende machine onder mijn slaapkamer raam? Wil ik wel zo’n vibrator op mijn aanbouw?

Dan kan de conclusie vooraf al zijn, dat die locaties niet geschikt zijn en wellicht dat er helemaal geen geschikte locatie is. Jammer dan. Wat die expert later ook mag beweren. Hij hoeft er niet te wonen.

@Sebastiaanslk
Ik zou weer met Quatt in gesprek gaan en proberen tot een geschiktere locatie te komen. Ik vrees dat je met hoe het nu is nooit vrede zult krijgen. Shit happens en opnieuw beginnen.

[ Voor 3% gewijzigd door Mickel moen op 03-12-2025 14:56 ]

Súdwest-Fryslân, Tussenwoning 1939, 143m2, Energielabel B, Quatt Hybrid/Silent//6kW/-10°C/16°C, Nefit Ecomline/9,8kW/±57°C, Tado V3+/<20,5°C>, 10 radiatoren, HeatFan, Morsø, Tonzon, IsoWool, HR++/HR/dubbel, dak: divers, PV: 3880Wp, Fritz!Box, HomeWizard


  • wimpie007
  • Registratie: November 2001
  • Laatst online: 26-12-2025
Mickel moen schreef op woensdag 3 december 2025 @ 14:51:
[...]


Ik ben het volledig met je eens.

Deze shitzooi laat maar weer eens zien, dat je vanaf de eerste gedachte aan een WP je jezelf goed moet informeren. Wat voor machine haal ik in/op/aan/naast het huis. Je moet goed beslagen ten ijs komen voordat je met een “adviseur” van welk bedrijf ook, bij zo’n grote investering een gesprek aan gaat. Dat kost tijd en goed inlezen. Wil ik wel zo’n luchtverplaatsende machine onder mijn slaapkamer raam? Wil ik wel zo’n vibrator op mijn aanbouw?

Dan kan de conclusie vooraf al zijn, dat die locaties niet geschikt zijn en wellicht dat er helemaal geen geschikte locatie is. Jammer dan. Wat die expert later ook mag beweren. Hij hoeft er niet te wonen.

@Sebastiaanslk
Ik zou weer met Quatt in gesprek gaan en proberen tot een geschiktere locatie te komen. Ik vrees dat je met hoe het nu is nooit vrede zult krijgen. Shit happens en opnieuw beginnen.
Ben jij de profeet van warmtepomp vooronderzoek? Zie je alleen maar wijzen op dat mensen zelf meer research hadden moeten doen steeds. Maar daar heb je achteraf als consument niks aan. Je moet alles in detail doorgeven. Videobellen fotos en een gesprek en plaatsingsplan. Dan mag je ervanuitgaan dat Quatt je kundig adviseert toch?

  • Mickel moen
  • Registratie: November 2016
  • Laatst online: 22:37

Mickel moen

mickelmoen.nl

wimpie007 schreef op woensdag 3 december 2025 @ 16:00:
[...]

Ben jij de profeet van warmtepomp vooronderzoek? Zie je alleen maar wijzen op dat mensen zelf meer research hadden moeten doen steeds. Maar daar heb je achteraf als consument niks aan. Je moet alles in detail doorgeven. Videobellen fotos en een gesprek en plaatsingsplan. Dan mag je ervanuitgaan dat Quatt je kundig adviseert toch?
Ik begrijp de frustratie, maar nee. Je moet er niet vanuit gaan, dat Quatt je zomaar deskundig informeert. Ik denk dat ze daar al te groot voor zijn.

Een groot bedrijf huurt voor de verkoop geen installateurs in, maar verkopers. Die zijn expert in verkopen, hebben intern een opleiding gehad over het product en zijn verder hoogstens ervaringsdeskundig op wat ze thuis hebben.

Dat is ook het voordeel van een kleine installateur. Dan komt de baas zelf, zelf opgeleid als installateur, wetende dat als hij een twijfelachtig advies geeft hij zelf de shit naderhand moet oplossen. En ja die biedt meestal maar een beperkt aantal merken aan, soms maar één, waar dan wel de nodige ervaring mee is.

Heb je dus geen enkel benul, ga dan niet met een bedrijf als Quatt in zee, maar vertrouw het toe aan een bedrijf waar je al de nodige ervaring mee hebt.

Weet je precies wat je wilt, dan heb je dat advies van Quatt niet eens nodig en hoef je hen alleen aan te spreken op de installatie volgens jouw wensen en vervolgens op een werkende Quatt.

Súdwest-Fryslân, Tussenwoning 1939, 143m2, Energielabel B, Quatt Hybrid/Silent//6kW/-10°C/16°C, Nefit Ecomline/9,8kW/±57°C, Tado V3+/<20,5°C>, 10 radiatoren, HeatFan, Morsø, Tonzon, IsoWool, HR++/HR/dubbel, dak: divers, PV: 3880Wp, Fritz!Box, HomeWizard


  • VindiGoosh
  • Registratie: Augustus 2024
  • Laatst online: 23-12-2025
wimpie007 schreef op woensdag 3 december 2025 @ 16:00:
Dan mag je ervanuitgaan dat Quatt je kundig adviseert toch?
Iedereen is het daarmee eens, van nationale wetgeving tot EU-wetgeving aan toe, behalve hij.

@Sebastiaanslk Valt niets te verwijten en Quatt dient deze vergissing netjes op te lossen.

Daar kunnen we (weer) hele verhalen over gaan schrijven, maar dit is de feitelijke basis en al het andere is ruis.

[ Voor 12% gewijzigd door VindiGoosh op 03-12-2025 16:51 ]

Twee-onder-één-kap bj. 1937, 11x Radiator, Quatt hybrid Duo, houtkachel, Remeha Tzerra 39c, Fabrieksarbeider, Beunhaas, Platbodem It Houten Hynder, Amateur astronoom, Sky-Watcher 350P GoTo, Spectroscopie, Chasing Naked Singularities RS{4} < (2GM)/c2


  • juggle
  • Registratie: December 2003
  • Laatst online: 19:52

juggle

Papa, ondernemer, gamer

Mickel moen schreef op woensdag 3 december 2025 @ 16:37:
[...]


Ik begrijp de frustratie, maar nee. Je moet er niet vanuit gaan, dat Quatt je zomaar deskundig informeert. Ik denk dat ze daar al te groot voor zijn.

Een groot bedrijf huurt voor de verkoop geen installateurs in, maar verkopers. Die zijn expert in verkopen, hebben intern een opleiding gehad over het product en zijn verder hoogstens ervaringsdeskundig op wat ze thuis hebben.

Dat is ook het voordeel van een kleine installateur. Dan komt de baas zelf, zelf opgeleid als installateur, wetende dat als hij een twijfelachtig advies geeft hij zelf de shit naderhand moet oplossen. En ja die biedt meestal maar een beperkt aantal merken aan, soms maar één, waar dan wel de nodige ervaring mee is.

Heb je dus geen enkel benul, ga dan niet met een bedrijf als Quatt in zee, maar vertrouw het toe aan een bedrijf waar je al de nodige ervaring mee hebt.

Weet je precies wat je wilt, dan heb je dat advies van Quatt niet eens nodig en hoef je hen alleen aan te spreken op de installatie volgens jouw wensen en vervolgens op een werkende Quatt.
Ik denk persoonlijk dat dit iets te kort door de bocht is. Plaatsing van Warmtepompen en airco's zijn wettelijk vastgelegd. Een fietsendealer mag ook geen opgevoerde fiets leveren. Zo mag een bedrijf geen warmtepomp plaatsen die niet wettelijk voldoet aan de plaatsingsvoorwaarden lijkt mij.

Ook bij mij heeft Quatt geen berekening gedaan volgens de Excel formule maar uitgegaan van het dichtsbijzijnde openstaande raam. Gelukkig kon ik met een TWeaker uit dit forum wel een juiste berekening maken en was de plaatsing wettelijk toegestaan.

Ik ben benieuwd wat er gaat gebeuren als de eerste jurisprudentie plaatsvindt dan denk ik dat Quatt hier beter op gaat letten.

Zoek je mede papa's om gezellig mee te gamen? kijk op: fathersoftweakers.nl


  • Sebastiaanslk
  • Registratie: November 2020
  • Laatst online: 17:10
Ik probeer alles opgelost te krijgen met Quatt, maar dat moet via een ticket en dat ging wel even duren per reactie vertelde de medewerker me aan de telefoon, ongeveer 5 werkdagen voor reactie elke keer. Maar zou ook iets langer kunnen duren ivm het de december periode is.

Dus denk dat ik pas volgend jaar iets van een oplossing ga zien.

  • Mickel moen
  • Registratie: November 2016
  • Laatst online: 22:37

Mickel moen

mickelmoen.nl

VindiGoosh schreef op woensdag 3 december 2025 @ 16:50:
[...]


Iedereen is het daarmee eens, van nationale wetgeving tot EU-wetgeving aan toe, behalve hij.

@Sebastiaanslk Valt niets te verwijten en Quatt dient deze vergissing netjes op te lossen.

Daar kunnen we (weer) hele verhalen over gaan schrijven, maar dit is de feitelijke basis en al het andere is ruis.
Nou geen ruis. Dat je de wet aan jouw kant hebt is prachtig. Maar ondertussen zit @Sebastiaanslk wel met de shit. Of Quatt dit netjes oplost? Ik hoop het van harte voor hem dat dat zonder veel gedoe ook lukt. Adviseer ik hem wel met de wetenschap van nu precies aan te geven wat hij wel wil en wat niet.

Súdwest-Fryslân, Tussenwoning 1939, 143m2, Energielabel B, Quatt Hybrid/Silent//6kW/-10°C/16°C, Nefit Ecomline/9,8kW/±57°C, Tado V3+/<20,5°C>, 10 radiatoren, HeatFan, Morsø, Tonzon, IsoWool, HR++/HR/dubbel, dak: divers, PV: 3880Wp, Fritz!Box, HomeWizard


  • Mickel moen
  • Registratie: November 2016
  • Laatst online: 22:37

Mickel moen

mickelmoen.nl

juggle schreef op woensdag 3 december 2025 @ 16:53:
[...]


Ik denk persoonlijk dat dit iets te kort door de bocht is. Plaatsing van Warmtepompen en airco's zijn wettelijk vastgelegd. Een fietsendealer mag ook geen opgevoerde fiets leveren. Zo mag een bedrijf geen warmtepomp plaatsen die niet wettelijk voldoet aan de plaatsingsvoorwaarden lijkt mij.

Ook bij mij heeft Quatt geen berekening gedaan volgens de Excel formule maar uitgegaan van het dichtsbijzijnde openstaande raam. Gelukkig kon ik met een TWeaker uit dit forum wel een juiste berekening maken en was de plaatsing wettelijk toegestaan.

Ik ben benieuwd wat er gaat gebeuren als de eerste jurisprudentie plaatsvindt dan denk ik dat Quatt hier beter op gaat letten.
Helemaal mee eens, wat de wettelijke voorschriften betreft.

Maar als het wel aan de voorschriften voldoet en je ervaart naderhand overlast i.v.m. de gekozen locatie waar je zelf mee ingestemd hebt, zul je moeten accepteren of toch in overleg moeten.

Súdwest-Fryslân, Tussenwoning 1939, 143m2, Energielabel B, Quatt Hybrid/Silent//6kW/-10°C/16°C, Nefit Ecomline/9,8kW/±57°C, Tado V3+/<20,5°C>, 10 radiatoren, HeatFan, Morsø, Tonzon, IsoWool, HR++/HR/dubbel, dak: divers, PV: 3880Wp, Fritz!Box, HomeWizard


  • VindiGoosh
  • Registratie: Augustus 2024
  • Laatst online: 23-12-2025
Sebastiaanslk schreef op woensdag 3 december 2025 @ 16:58:
Ik probeer alles opgelost te krijgen met Quatt, maar dat moet via een ticket en dat ging wel even duren per reactie vertelde de medewerker me aan de telefoon, ongeveer 5 werkdagen voor reactie elke keer. Maar zou ook iets langer kunnen duren ivm het de december periode is.

Dus denk dat ik pas volgend jaar iets van een oplossing ga zien.
Heb je een rechtsbijstandverzekering? Als ze gaan dwarshangen (wat ik niet verwacht overigens), zou ik ze eenmalig waarschuwen en het anders direct bij een jurist neerleggen.

Twee-onder-één-kap bj. 1937, 11x Radiator, Quatt hybrid Duo, houtkachel, Remeha Tzerra 39c, Fabrieksarbeider, Beunhaas, Platbodem It Houten Hynder, Amateur astronoom, Sky-Watcher 350P GoTo, Spectroscopie, Chasing Naked Singularities RS{4} < (2GM)/c2


  • wimpie007
  • Registratie: November 2001
  • Laatst online: 26-12-2025
Sebastiaanslk schreef op woensdag 3 december 2025 @ 11:49:
[...]


[Afbeelding]

[Afbeelding]

[Afbeelding]

[Afbeelding]

Hierbij wat fotos, dat raam naast het raam wat al open is, kan ook open. Dat is het raam van de andere slaapkamer
Welke beunhaas heeft die werkschakelaar gemonteerd trouwens? Die leiding loopt nogal gek zo over je dak en lood

  • VindiGoosh
  • Registratie: Augustus 2024
  • Laatst online: 23-12-2025
juggle schreef op woensdag 3 december 2025 @ 16:53:

Ik ben benieuwd wat er gaat gebeuren als de eerste jurisprudentie plaatsvindt dan denk ik dat Quatt hier beter op gaat letten.
Dat gaan ze gegarandeerd schikken. Of nog voor de dagvaarding oplossen uit “coulance” om zo aansprakelijkheid te voorkomen.

Twee-onder-één-kap bj. 1937, 11x Radiator, Quatt hybrid Duo, houtkachel, Remeha Tzerra 39c, Fabrieksarbeider, Beunhaas, Platbodem It Houten Hynder, Amateur astronoom, Sky-Watcher 350P GoTo, Spectroscopie, Chasing Naked Singularities RS{4} < (2GM)/c2


  • CPM
  • Registratie: November 2008
  • Niet online

CPM

Ik doe maar wat, jij dan?

VindiGoosh schreef op woensdag 3 december 2025 @ 13:01:
@Sebastiaanslk Ik kan me niet voorstellen dat het niet zo is, maar toch maar even de check:

Zitten deze er bij jou wel of niet onder?

[Afbeelding]

[Afbeelding]
Die "dempers" horen daar niet als hij op bigfoots staat. Die dingen zitten normaal onder een airco die in een muurbeugel hangt.
wimpie007 schreef op woensdag 3 december 2025 @ 11:28:
[...]


Bijna alles staat open in huis dus geen grote verschillen. Zal eens kijken wat ie doet met continue 20 graden alleen staat ie dan ook de hele nacht aan en horen we de leidingen ruisen

Gewone fan in de convectorput is wel een goed idee om even te testen zoals boven gesteld

Achteraf lees je dat oude convectorputten vanwege kleine oppervlakte(1.50m) het niet goed doen met <50 graden water. Had ik graag in adviesgesprek met quatt gehoord al.


[Afbeelding]

Vandaag ook weer een struggle zie ik. Watertemp stijgt enorm om het maar halve graad warmer te krijgen
Je zet eerst de themostaat lager en vervolgens hoger, wat verwacht je nou dan?

En als je denkt dat het aan de Quatt ligt:
Stel je CV ketel in op lage temperatuur, pas de tarieven in de app aan dat gas goedkoop is en stroom mega duur en zet de app op "besparen".

[ Voor 41% gewijzigd door CPM op 03-12-2025 17:35 ]

Hier tekenen aub ......


  • abbeyrules
  • Registratie: Oktober 2011
  • Laatst online: 01-01 13:06
VindiGoosh schreef op woensdag 3 december 2025 @ 16:50:
[...]


Iedereen is het daarmee eens, van nationale wetgeving tot EU-wetgeving aan toe, behalve hij.

@Sebastiaanslk Valt niets te verwijten en Quatt dient deze vergissing netjes op te lossen.

Daar kunnen we (weer) hele verhalen over gaan schrijven, maar dit is de feitelijke basis en al het andere is ruis.
Met het risico off-topic te gaan zit ik wel in kamp dat wat meer 'eigen verantwoordelijkheid' de norm moet zijn. Domweg alles bij een 'adviseur' beleggen omdat je zelf geen zin hebt om er maar een minuut in te stoppen gaat je altijd geld kosten of gezeik opleveren. Ofwel aan de voorkant omdat je een goede adviseur nodig hebt die een dure oplossing aanraadt ofwel aan de achterkant omdat het toch niet zo uitpakt zoals je zelf had verwacht.

En vervolgens naar de wetten en regeltjes wijzen, 'het is niet mijn schuld, ik wist van niets'. Met als gevolg dat er alleen maar meer regeltjes komen en dan weer klagen dat bv een hypotheek afsluiten 3000 euro moet kosten. De voorbeelden zijn legio (beleggen, woekerpolissen, zonnepanelen, meer recent accu's).

Als je iets wilt is het handig je de materie in elk geval een beetje eigen te maken. Wat is een warmtepomp, wat maakt het anders dan een CV, wat zijn de voor en nadelen, waar moet je op letten. Hoe weet je of je met een fatsoenlijk bedrijf te maken hebt of met een cowboy. Je moet toch gewoon snappen wat je koopt. Dat geldt ook voor een nieuwe keuken, verbouwing, een auto / motor.

  • harv
  • Registratie: November 2023
  • Laatst online: 20:50
wimpie007 schreef op woensdag 3 december 2025 @ 17:15:
[...]


Welke beunhaas heeft die werkschakelaar gemonteerd trouwens? Die leiding loopt nogal gek zo over je dak en lood
@wimpie007

Dat bewegende gezicht, links boven, is dat een foto van je zelf??

Sinds aug 24: Quatt Duo 2 x V1.5, , Thermo: Tado v3+, daarvoor 1100m3 gas. 1800kwh zon. Vrijstaand no brabant 1976, 150m2, nefit combi exellent 2004, Veel hr+ glas, vooral in serre, redelijke isolatie. Radiators t22, vvw in serre als bijverwarming.


  • 0xygen500
  • Registratie: Juni 2014
  • Laatst online: 00:51
Mickel moen schreef op woensdag 3 december 2025 @ 16:37:
[...]


Ik begrijp de frustratie, maar nee. Je moet er niet vanuit gaan, dat Quatt je zomaar deskundig informeert. Ik denk dat ze daar al te groot voor zijn.

Een groot bedrijf huurt voor de verkoop geen installateurs in, maar verkopers. Die zijn expert in verkopen, hebben intern een opleiding gehad over het product en zijn verder hoogstens ervaringsdeskundig op wat ze thuis hebben.

Dat is ook het voordeel van een kleine installateur. Dan komt de baas zelf, zelf opgeleid als installateur, wetende dat als hij een twijfelachtig advies geeft hij zelf de shit naderhand moet oplossen. En ja die biedt meestal maar een beperkt aantal merken aan, soms maar één, waar dan wel de nodige ervaring mee is.

Heb je dus geen enkel benul, ga dan niet met een bedrijf als Quatt in zee, maar vertrouw het toe aan een bedrijf waar je al de nodige ervaring mee hebt.

Weet je precies wat je wilt, dan heb je dat advies van Quatt niet eens nodig en hoef je hen alleen aan te spreken op de installatie volgens jouw wensen en vervolgens op een werkende Quatt.
Eén grootbedrijf (350man+) die groot is in het plaatsen van lawaaierige dingen(warmtepomp en all electric) Zou toch een technische afdeling moeten hebben. Volgens mij heeft quatt die ook, want daar gaat het plaatsingsplan naar toe. Die wijzend ook wel eens wat af.

  • Sebastiaanslk
  • Registratie: November 2020
  • Laatst online: 17:10
abbeyrules schreef op woensdag 3 december 2025 @ 17:30:
[...]


Met het risico off-topic te gaan zit ik wel in kamp dat wat meer 'eigen verantwoordelijkheid' de norm moet zijn. Domweg alles bij een 'adviseur' beleggen omdat je zelf geen zin hebt om er maar een minuut in te stoppen gaat je altijd geld kosten of gezeik opleveren. Ofwel aan de voorkant omdat je een goede adviseur nodig hebt die een dure oplossing aanraadt ofwel aan de achterkant omdat het toch niet zo uitpakt zoals je zelf had verwacht.

En vervolgens naar de wetten en regeltjes wijzen, 'het is niet mijn schuld, ik wist van niets'. Met als gevolg dat er alleen maar meer regeltjes komen en dan weer klagen dat bv een hypotheek afsluiten 3000 euro moet kosten. De voorbeelden zijn legio (beleggen, woekerpolissen, zonnepanelen, meer recent accu's).

Als je iets wilt is het handig je de materie in elk geval een beetje eigen te maken. Wat is een warmtepomp, wat maakt het anders dan een CV, wat zijn de voor en nadelen, waar moet je op letten. Hoe weet je of je met een fatsoenlijk bedrijf te maken hebt of met een cowboy. Je moet toch gewoon snappen wat je koopt. Dat geldt ook voor een nieuwe keuken, verbouwing, een auto / motor.
Vind dit super kort door de bocht, tuurlijk ik heb spijt dat ik me er niet meer in heb verdiept. Maar Quatt biedt een all in one solution dat ze alles installeren, berekenen en de juiste plek zoeken voor je machine. Ik heb daarom juist voor hun gekozen, ze konden mij ontzorgen en ik had toch al genoeg aan mijn hoofd.

Als voorbeeld als ik een bouwkundige berekening laat doen bij een bedrijf voor bijvoorbeeld een uitbouw , ga ik er uit dat dit kundig wordt gedaan.

Zo ben ik er ook bij Quatt in gegaan, ik zag het als een professioneel bedrijf wat mij goed adviseren kan en de juiste plek kan uitkiezen voor mijn huis. Advies waar je op kan bouwen (zo verkopen ze het ook).

Maar goed, Quatt was geweldig met klantenservice, toen die nog geplaatst moest worden. Nu laten ze niks meer horen.

  • VindiGoosh
  • Registratie: Augustus 2024
  • Laatst online: 23-12-2025
CPM schreef op woensdag 3 december 2025 @ 17:26:
[...]


Die "dempers" horen daar niet als hij op bigfoots staat. Die dingen zitten normaal onder een airco die in een muurbeugel hangt.
Bij mijn ouders zitten ze eronder juist omdat ze op een plat dak staan :?

Twee-onder-één-kap bj. 1937, 11x Radiator, Quatt hybrid Duo, houtkachel, Remeha Tzerra 39c, Fabrieksarbeider, Beunhaas, Platbodem It Houten Hynder, Amateur astronoom, Sky-Watcher 350P GoTo, Spectroscopie, Chasing Naked Singularities RS{4} < (2GM)/c2


  • Sebastiaanslk
  • Registratie: November 2020
  • Laatst online: 17:10
VindiGoosh schreef op woensdag 3 december 2025 @ 17:14:
[...]


Heb je een rechtsbijstandverzekering? Als ze gaan dwarshangen (wat ik niet verwacht overigens), zou ik ze eenmalig waarschuwen en het anders direct bij een jurist neerleggen.
Ja die heb ik, zal ik het morgen ook alvast aan mededelen dat dit speelt

  • Sebastiaanslk
  • Registratie: November 2020
  • Laatst online: 17:10
wimpie007 schreef op woensdag 3 december 2025 @ 17:15:
[...]


Welke beunhaas heeft die werkschakelaar gemonteerd trouwens? Die leiding loopt nogal gek zo over je dak en lood
Quatt, dat hebben de monteurs van Quatt zelf gedaan. Ik had een elektricien die ook de installatie deed. Eerst zeiden ze dat het door een extrern bedrijf gedaan zou worden maar uiteindelijk hebben ze het zelf gedaan

  • CPM
  • Registratie: November 2008
  • Niet online

CPM

Ik doe maar wat, jij dan?

Als ze die verkoopmedewerkers nou eens verantwoordelijk laten zijn voor het eindresultaat dan zou dat al een boel schelen. Nu kom je uit bij een servicedesk die gewoon niet functioneert als de vraag niet standaard is.

Hier tekenen aub ......


  • VindiGoosh
  • Registratie: Augustus 2024
  • Laatst online: 23-12-2025
Niet mee eens. Voor informatie moet je op een expert kunnen vertrouwen. En in dit geval is Quatt de expert.

Je hoeft je als consument niet bij al je aankopen te verdiepen in iets waarvan je geen kaas heb gegeten. Bomen bos verhaal.

Dat is de norm. Een logisch gevolg vanuit de gedachte dat de verkoper je van betrouwbare informatie moet voorzien.

Twee-onder-één-kap bj. 1937, 11x Radiator, Quatt hybrid Duo, houtkachel, Remeha Tzerra 39c, Fabrieksarbeider, Beunhaas, Platbodem It Houten Hynder, Amateur astronoom, Sky-Watcher 350P GoTo, Spectroscopie, Chasing Naked Singularities RS{4} < (2GM)/c2


  • VindiGoosh
  • Registratie: Augustus 2024
  • Laatst online: 23-12-2025
Sebastiaanslk schreef op woensdag 3 december 2025 @ 18:00:
[...]


Ja die heb ik, zal ik het morgen ook alvast aan mededelen dat dit speelt
Voor de goede orde: ik verwacht dat ze dit gewoon netjes oplossen. Ze hebben meermaals laten zien dat ze problemen goed willen afhandelen.

Het kan alleen even duren voordat je de juiste persoon te pakken hebt i.v.m. hun doorlooptijden.

Twee-onder-één-kap bj. 1937, 11x Radiator, Quatt hybrid Duo, houtkachel, Remeha Tzerra 39c, Fabrieksarbeider, Beunhaas, Platbodem It Houten Hynder, Amateur astronoom, Sky-Watcher 350P GoTo, Spectroscopie, Chasing Naked Singularities RS{4} < (2GM)/c2


  • wimpie007
  • Registratie: November 2001
  • Laatst online: 26-12-2025
CPM schreef op woensdag 3 december 2025 @ 17:26:
[...]


Die "dempers" horen daar niet als hij op bigfoots staat. Die dingen zitten normaal onder een airco die in een muurbeugel hangt.


[...]


Je zet eerst de themostaat lager en vervolgens hoger, wat verwacht je nou dan?

En als je denkt dat het aan de Quatt ligt:
Stel je CV ketel in op lage temperatuur, pas de tarieven in de app aan dat gas goedkoop is en stroom mega duur en zet de app op "besparen".
Die dip was idd foutje in schema. S nachts was eerst 19 nu 19.5 alleen stond er nog een tijd in met 19 graden ipv 19.5 eigenlijk dus 19.5 min altijd en dan stukjes omhoog

  • onlinaius
  • Registratie: Mei 2010
  • Laatst online: 00:31
CPM schreef op woensdag 3 december 2025 @ 17:26:
[...]


Die "dempers" horen daar niet als hij op bigfoots staat. Die dingen zitten normaal onder een airco die in een muurbeugel hangt.
Bij mij hebben ze deze er ook onder gezet, en dat scheelde toch wel aardig wat donker resonantiegebrom in de garage er onder.

Helaas was dat niet het geluid wat ik er uit wilde hebben, en de hogere zoemtoon waar ik echt last van heb, hebben ze nooit verholpen.

Mid-Limb, 2-ond-1-kap, 1965, 133m2, 12 ZP 4800wp met 4200wp GoodWe conv, 67m2 VVW, etage: 4 rad + 7 m2 VVW, 1 Quatt, Mits Heavy 5KW + 3.5KW, Toon 1, elec koken, CV uit, VVW mengt niet, 'oud' dubbel glas, isolatie RD 1.5 - 2.5.


  • BertBertjes
  • Registratie: Augustus 2016
  • Laatst online: 22:23
Meer mensen last van dat de CiC ineens niet meer kan verbinden met het Wifi netwerk ineens toevallig?

  • juggle
  • Registratie: December 2003
  • Laatst online: 19:52

juggle

Papa, ondernemer, gamer

abbeyrules schreef op woensdag 3 december 2025 @ 17:30:
[...]


Met het risico off-topic te gaan zit ik wel in kamp dat wat meer 'eigen verantwoordelijkheid' de norm moet zijn. Domweg alles bij een 'adviseur' beleggen omdat je zelf geen zin hebt om er maar een minuut in te stoppen gaat je altijd geld kosten of gezeik opleveren. Ofwel aan de voorkant omdat je een goede adviseur nodig hebt die een dure oplossing aanraadt ofwel aan de achterkant omdat het toch niet zo uitpakt zoals je zelf had verwacht.

En vervolgens naar de wetten en regeltjes wijzen, 'het is niet mijn schuld, ik wist van niets'. Met als gevolg dat er alleen maar meer regeltjes komen en dan weer klagen dat bv een hypotheek afsluiten 3000 euro moet kosten. De voorbeelden zijn legio (beleggen, woekerpolissen, zonnepanelen, meer recent accu's).

Als je iets wilt is het handig je de materie in elk geval een beetje eigen te maken. Wat is een warmtepomp, wat maakt het anders dan een CV, wat zijn de voor en nadelen, waar moet je op letten. Hoe weet je of je met een fatsoenlijk bedrijf te maken hebt of met een cowboy. Je moet toch gewoon snappen wat je koopt. Dat geldt ook voor een nieuwe keuken, verbouwing, een auto / motor.
Leuk bedacht maar de meeste mensen lukt het niet eens om een zorgverzekering uit te zoeken of hun toeslagen netjes aan te vragen. Als je een specialist inhuurt om iets te plaatsen mag je verwachten dat zij de wet kennen en daarnaar handelen, achteraf zeggen dat je dan maar beter naar de regels had moeten zoeken zal elke rechter van de hand wijzen en terecht!

Er is gewoon een rekentool beschikbaar die gewoon standaard door de Quatt verkoper/adviseur moet worden ingevuld samen met de klant. Dat is de oplossing.

Zoek je mede papa's om gezellig mee te gamen? kijk op: fathersoftweakers.nl


  • s020506
  • Registratie: April 2019
  • Laatst online: 23:21
abbeyrules schreef op woensdag 3 december 2025 @ 17:30:
[...]


Met het risico off-topic te gaan zit ik wel in kamp dat wat meer 'eigen verantwoordelijkheid' de norm moet zijn. Domweg alles bij een 'adviseur' beleggen omdat je zelf geen zin hebt om er maar een minuut in te stoppen gaat je altijd geld kosten of gezeik opleveren. Ofwel aan de voorkant omdat je een goede adviseur nodig hebt die een dure oplossing aanraadt ofwel aan de achterkant omdat het toch niet zo uitpakt zoals je zelf had verwacht.

En vervolgens naar de wetten en regeltjes wijzen, 'het is niet mijn schuld, ik wist van niets'. Met als gevolg dat er alleen maar meer regeltjes komen en dan weer klagen dat bv een hypotheek afsluiten 3000 euro moet kosten. De voorbeelden zijn legio (beleggen, woekerpolissen, zonnepanelen, meer recent accu's).

Als je iets wilt is het handig je de materie in elk geval een beetje eigen te maken. Wat is een warmtepomp, wat maakt het anders dan een CV, wat zijn de voor en nadelen, waar moet je op letten. Hoe weet je of je met een fatsoenlijk bedrijf te maken hebt of met een cowboy. Je moet toch gewoon snappen wat je koopt. Dat geldt ook voor een nieuwe keuken, verbouwing, een auto / motor.
Er zijn natuurlijk mensen die er helemaal niks van snappen. En niet omdat ze niet willen. Je kunt niet overal verstand van hebben.

Die regeltjes zijn nodig om ze te beschermen van bedrijven die ze een poot uitdraaien. Of ze een warmtepomp verkopen terwijl het eigenlijk niet kan.


Niet dat ik spijt heb van mijn reactie, maar ik krijg het gevoel dat het een politieke discussie wordt zo, dat lijkt me niet de bedoeling.

Volgens mij zijn we het eens dat Quatt dit wel moet oplossen.

[ Voor 6% gewijzigd door s020506 op 03-12-2025 19:27 ]

PVoutput


  • s020506
  • Registratie: April 2019
  • Laatst online: 23:21
BertBertjes schreef op woensdag 3 december 2025 @ 18:41:
Meer mensen last van dat de CiC ineens niet meer kan verbinden met het Wifi netwerk ineens toevallig?
Geen problemen hier.

PVoutput


  • Mickel moen
  • Registratie: November 2016
  • Laatst online: 22:37

Mickel moen

mickelmoen.nl

juggle schreef op woensdag 3 december 2025 @ 19:21:
[...]


Leuk bedacht maar de meeste mensen lukt het niet eens om een zorgverzekering uit te zoeken of hun toeslagen netjes aan te vragen. Als je een specialist inhuurt om iets te plaatsen mag je verwachten dat zij de wet kennen en daarnaar handelen, achteraf zeggen dat je dan maar beter naar de regels had moeten zoeken zal elke rechter van de hand wijzen en terecht!

Er is gewoon een rekentool beschikbaar die gewoon standaard door de Quatt verkoper/adviseur moet worden ingevuld samen met de klant. Dat is de oplossing.
Rekentool die voor je uitrekent hoeveel geluid en resonantie je ervaart in de onderliggende kamer als je de Quatts op een uitbouw plaatst? Rekentool die voor je uitrekent hoeveel hinder je ervaart als je een Quatt onder je slaapkamerraam plaatst? Knap!

Nieuw voor mij. Zitten daar wettelijke normen aan?

Ja, voor het geluid naar de buren. @MacD007 heeft dat toen voor mij vooraf uitgerekend.

Zie ook 6.2 TS. Daar vind je ook de link naar de rekentool van de overheid. Ik heb @MacD007 toen om advies gevraagd I.v.m. de specifieke vorm van ons perceel en ik er zelf niet helemaal uitkwam.

[ Voor 8% gewijzigd door Mickel moen op 03-12-2025 20:21 ]

Súdwest-Fryslân, Tussenwoning 1939, 143m2, Energielabel B, Quatt Hybrid/Silent//6kW/-10°C/16°C, Nefit Ecomline/9,8kW/±57°C, Tado V3+/<20,5°C>, 10 radiatoren, HeatFan, Morsø, Tonzon, IsoWool, HR++/HR/dubbel, dak: divers, PV: 3880Wp, Fritz!Box, HomeWizard


  • Zweitse
  • Registratie: December 2024
  • Laatst online: 23:44
BertBertjes schreef op woensdag 3 december 2025 @ 18:41:
Meer mensen last van dat de CiC ineens niet meer kan verbinden met het Wifi netwerk ineens toevallig?
Ja heb ik vanmorgen ook gehad. Cic even van de stroom gehaald (2 min) stekker er weer in. En hij werkte weer.
Pagina: 1 ... 313 ... 325 Laatste

Let op:
op heel tweakers zijn referrals niet toegestaan; hier dus ook niet. Hengelen naar referrals doen we ook niet aan.

Ook mensen zonder Quatt zijn in dit topic welkom en kunnen waardevolle informatie hebben voor (toekomstige) Quatt gebruikers en overige bezoekers van dit topic. We willen dus geen reacties meer zien zoals: "wat doe je hier, je hebt geen quatt." Als je denkt dat iemand aan het trollen is, of zich op een andere manier misdraagt, maak je een Topic Report aan en dan lossen de mods het op en ga je dus niet zelf reageren. Veder hebben we respect voor elkaars mening en/of keuzes en houden we het vriendelijk.