Ik vind dit ook een interessante disscussie, leer graag bij als ik iets over het hoofd zie

[...]
Heb ik gedaan, ik schreef namelijk:
Excuus! Daar heb ik overheen gelezen. Maar dat is dus wel in de zonnige maanden, wanneer er voldoende PV opwek is
[...]
Ik lees jouw post verder:
[...]
Dit klopt alleen op de momenten dat er een overschot is aan duurzame energie
Dat klopt, je moet inderdaad kijken of er op dat moment geen fossiel draait om de vraag te sluiten. Kijkend naar de marginale kosten van de verschillende opwektechnieken zou je bij een marktprijs van <2 ct/kWh kunnen stellen dat er dan geen fossiel draait om de markt te bedienen.

Datadame heeft
geanalyseerd dat er in de eerste helft van dit jaar 39 dagen waren met 6 aaneengesloten uren die negatief waren (2024H1: 21). Als we dit doortrekken zitten we op 78 dagen per jaar waarin de batterij CO2 kan verplaatsen (in 6 uur zit de batterij waarschijnlijk wel vol, desnoods onttrek je het van het net waar het over is). Waarbij de trend van het aantal =<0 uren opwaarts is. Ook dan heb je in 6 jaar het aantal cycli te pakken op basis van 6 uurs blokken, waar de batterij ook met 4 uur van leeg naar vol kan gaan. Dit is dus conservatief gerekend. In de nacht zijn er voldoende uren dat fossiel 'weggedrukt' kan worden.
[...]
Mijn hele punt is dus dat je niet zoveel cycli maakt waarbij je grijze stroom vervangt door groene.
Als je je apparatuur simpelweg probeert te gebruiken tijden de uren dat er duurzame energie beschikbaar is - de meeste maanden is dat overdag tijdens zonuren - dan blijft er maar heel weinig grijze energie over wat je kan compenseren met een overschot aan duurzame energie op het net.
Juist wel, vrijwel iedere dag en nacht weer in het zomerseizoen kun je overschot compenseren in de nacht (incl verliezen). Als PV dominant is, dan is er 's nachts best veel fossiel nodig. Wind dempt de CO2 over een langere periode.
/f/image/dvyHMqKI5ZcP4DdhhEIGRtZp.png?f=fotoalbum_large)
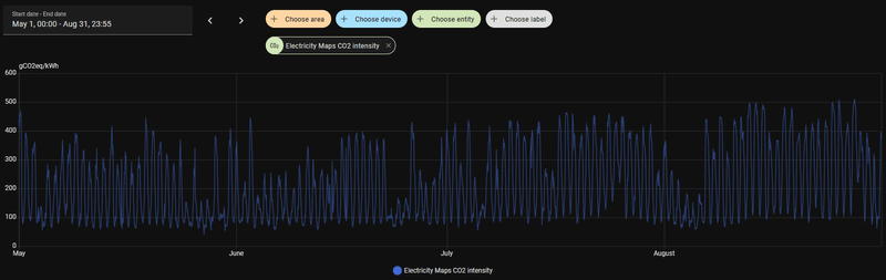
Bij <100 gCO2eq zit je in de 'overschot' regio als het PV betreft (de uitstoot komt dan nog van de fossiele installaties die laag doordraaien om voor de nacht beschikbaar te zijn, maar bepalen overdag niet de prijs)
[...]
Naar mijn idee dus
niet 
, omdat er te weinig grijze energie overblijft om zoveel cycli te maken met een batterij.
Als je al je opwek weet te verplaatsen naar de duurzame uren, dan heeft een batterij ook geen zin. Je hebt dan geen verbruik in de niet-duurzame uren. Echter verbruikt iedereen wel iets in de niet-duurzame uren, zoals de nacht. Naast het sluipverbruik zal er ook tv worden gekeken of een lamp worden aangedaan.
Of je dan moet uitgaan van een 2,5 kW 8 kWh batterij? Nee, je moet de batterij nemen die passend is voor jou profiel. Dan kan een 500W 2kWh batterij ook prima zijn als dat de niet-duurzame uren (grotendeels) afdekt.
Het concept thuisbatterij vindt men denk ik erg woest aantrekkelijk vanwege de techniek, het gevoel van autonomie ("je eigen PV gebruiken" en de "terugleverboetes" vermijden) en die vermeende duurzaamheid. Maar dat laatste punt is denk ik niet zo. Ik sta open voor argumenten/berekeningen.
Eigen opwek thuis houden en voorkomen van terugleverkosten zijn financiele drijfveren voor een thuisbatterij, waar velen gevoelig voor zijn.
Qua duurzaamheid is er zeker ook wat te winnen als een thuisbatterij op de juiste manier wordt ingezet. Dom op NOM regelen is qua duurzaamheid niet het beste, maar optimaliseren naar CO2 zou kunnen (en nee, dat loopt niet altijd gelijk met de prijs op de markt).
En om mijn verhaal iets te nuanceren: marktprijs en kgCO2eq/kWh hebben niet een 1-op-1 relatie, zeker met grote PV pieken bepaalt de ramp-up/down van fossiel de prijs. Maar over de dag heen geeft het wel een goede indicatie van het aantal uren met overshot aan duurzame energie.
/f/image/pHgs0ioUke1TilQsJIvUKquE.png?f=fotoalbum_large)
Groen= waarschijnlijk overschot (duurzame) energie
Rood = piek uitstoot CO2/kWh