WP: ME SUZ-SWM80VA + ERST20D-VM2D || PV: 4500Wp ZWW || BENG, Rc6 rondom, tripple glas, WTW, 165m2 verwarmd || Gasloos sinds sep 2023
we kunnen allemaal storingsmonteur worden ! gewoon flow chart volgen
Aha zo kijken ze of je tekort aan koelvloeistof heb:
1
2
3
4
5
6
7
8
9
10
11
12
13
14
15
16
| Compressor frequentie en persgas temperatuur: + compressor frequentie => request code 016 (bij een PUHZ-SW50VKA => min. 20 en max. 111 Hz). Modbus register 73. LET OP: kan alleen bij PUHZ-serie en niet bij SUZ-SWM-lijn + persgastemperatuur => request code 004 (hier is geen modbus register voor beschikbaar). Een combinatie van deze 2 factoren kan informatie verschaffen over de vulling van de installatie: Voorbeeld: Indien 016 bij een PUHZ-SW50VKA een waar- de geeft tussen de 20 en 50Hz en 004 een waarde >85 is zeer waarschijnlijk sprake van ondervulling (koudemiddel gebrek). LET OP: kan alleen bij PUHZ-serie en niet bij SUZ-SWM- lijn. |
en grenswaarden zijn ook wel grappig:
1
2
3
4
5
6
7
8
9
10
11
| Grenswaarden voelers => indien min. - en max. waardes bereikt worden is een melding gewenst. Thw1 Aanvoertemperatuur CV-water tussen de 15°C en 65°C Thw2 Retourtemperatuur CV-water tussen de 15°C en 65°C Thw5 Tapwater temperatuur (voorraadvat) tussen de 10°Cen 70°C Th2 Vloeistoftemperatuur tussen de 10°C en 60°C Moet tijdens tapwaterbedrijf liggen tussen 30°C en 60°C => bij lagere waarde is melding gewenst. Moet tijdens verwarmingsbedrijf ca. gelijk zijn aan THW2 => Bij meer dan 5°C afwijking is melding gewenst. Moet tijdens de ontdooiing (indicatief) liggen tussen 10°C en 20°C liggen. Th7 Buitentemperatuur tussen de -15°C en +45°C |
[ Voor 102% gewijzigd door xoror op 05-01-2025 00:58 ]
Eenvoudig + Goedkoop Mitsubishi Warmtepomp uitlezen/besturen met een ESP32
Op het moment dat de defrost startte was de defrost thermistor (verdamper intrede) -11 gr! Tbuiten 1 gr.
Stap 1: unit stopt met verwarmen, opgenomen vermogen ~ 90 Watt dacht ik? Ik vermoed dat de fan draait. In ~ 1 min stijgt de defrost thermistor spontaan van -11 gr naar 0 gr.
Stap 2: unit gaat in de koelmodus, eerst ~ 450 Watt, iets later ~ 750 Watt. Defrost thermistor blijft minutenlang op 0 graden hangen: dus smeltend ijs! Buiten gekeken: inderdaad evident aangevroren en mooi aan het smelten. Uiteindelijk stijgt de verdamper intrede tot 26 gr.
Stap 3: unit stopt met koelen. Opgenomen vermogen ~ 90 Watt. Ik denk dat de fan draait. Dit duurde denk ik 1 min.
Stap 4: unit start weer met verwarmen.
——-
@gr8-jen jij noemt het “problemen” met defrosts, maar ik zie dat toch niet zo. Ik zie het als een noodzakelijk proces dat maar beter goed kan gebeuren. Vooral nu er de afgelopen weken met de nieuwe software ook enkele berichten kwamen over uitblijvende defrosts en lage COP bij Mitsu WPen. En toen ik in het Amber topic las over meerdere Ambers die deels invriezen, was ik erg blij met mijn Mitsubishi warmtepomp. Link en link.
WP: Mitsubishi Electric SUZ-SWM80VA2 + ERSD-VM2D. PV 3330 Wp. Huis 1931, gasloos sinds jan '24.
Mensen met een standaard vaste Ta (dus niet WAR), is het voor jullie nu een (handmatige) actie om de Ta wat op hogen? HA automation? Of met de hand? Dezelfde waarde aanhouden bij -1 vs +8 lijkt me een kouder huis tot gevolg te hebben?
Appels zijn geen peren
Ik heb nu elke 46 minuten een defrost gehad vannacht, er zit inderdaad een behoorlijke regelmaat in. Ik dacht eerst dat het weer aan het pendelen was, maar het zijn duidelijk defrosts. En ja, dat lijkt me met dit weer geen overbodige handeling.SebastiaanPs schreef op zondag 5 januari 2025 @ 07:59:
Vanmorgen eens voor de fun de defrost meegekeken. Als de condities zo zijn dat je even met een vast interval defrosts krijgt, dan kan je deze timen en even volgen met je HomeWizard, informatie werking code 005 (defrost thermistor) en visueel buiten.
Leuk dat je het zo gedetailleerd hebt beschreven en bekeken!
Kan het zijn dat je de maximum-waarde van de ruimteregeling dan mogelijk te laag hebt staan? Dan kan je pomp misschien wel harder, maar wordt die beperkt door de ingestelde maximumwaarde voor de aanvoer(voorloop)-temperatuur.EVfan schreef op zaterdag 4 januari 2025 @ 09:39:
[...]
@Dsbwouter
Dat gedrag heb ik hier ook met de ruimteregeling.
Als het mild is buiten, boven de 6-8 graden, is de binnen temperatuur steeds precies op doel waarde. Als het kouder wordt, onder de 5 graden, blijft deze er strak een 0,5 graden onder. En dat is geen gevolg van gebrek aan vermogen, de WP verbruikt dan « maar » 1500W, COP 4,5 tot 5, en de compressor op 45 Hz, dus ongeveer op half max vermogen.
Ik was hier eerst ook begonnen met een range van 25-35 voor de ruimtetemperatuur, maar dan had ik 's winters ook af en toe dagen dat de kamertemperatuur net niet of pas heel laat gehaald werd. Hij vroeg (en kreeg) dan langdurig de maximaal ingestelde 35 graden. Ik heb toen de range aan de bovenkant een beetje verhoogd naar 37 graden. Sindsdien tevreden over de regeling (icm het terugzetten naar het interval naar 10 minuten, zoals ik hier eerder deze week al schreef) .
Desnoods verhoog je het maximum van de range eerst eens met 5 graden en kijkt het dan een paar weken aan?
Ondanks de wat koudere dagen met veel defrosts heeft de ruimteregeling op een paar piekjes naar 32-34 graden na hier het lekker op temperatuur gehouden en nog geen noodzaak gezien om water van 37 graden te gaan maken. Hij heeft dus nog wat range over en ik zie dat als hij het nodig vindt om even "aan te zetten" dat de WP elektrisch ook moeiteloos opschaalt naar 2000-2500W.
Dag-gemiddeldes de afgelopen dagen qua gerealiseerde aanvoertemperatuur zitten nu rond de 29-30 graden.
Regio zuid-limburg en nachttemperatuur rondom de 0 graden.
WP: ZCR-140Y-300D / RST30C-VM2ED + PUHZ-SHW140 YHA PV: 4350 WP
Dank u Mitsubishi
Die defrost modus met vaste timer herken ik niet. Het lijkt vast… maar varieert gewoon… bij het defrosten denk ik alleen wel: beter een keer teveel dan te weinig.ocaj schreef op zondag 5 januari 2025 @ 08:40:
Hier (regio Utrecht) zie ik ook dat met de nieuwe Firmware de defrost-intervallen veel dynamischer zijn (met de oude software raakt hij op een gegeven moment in een "defrost-modus" met een vaste timer). Gisteren bijna de hele dag tussen de 40-60 minuten, maar ineens in de middag ook weer een interval van 2 uur. Ik heb er een paar gecontroleerd en de defrosts leken allemaal wel noodzakelijk (witte verdamper).
Dank u Mitsubishi
Wil je het echt optimaliseren zul je fysiek er voor moeten zorgen dat alles rondom de buitenunit klopt, zodat je minder water kan laten bevriezen (wat bijv. Niet weg kan..).
Hier varieert het de afgelopen dagen netjes en de cop is stabiel rond de 4,2 wat gerapporteerd wordt door de FTC..
Verduurzamen doe je niet voor je portemonnee, maar voor je kroost. | Huis: A++++ | Zon: SolarEdge 10k Homehub, 13kWp, 19,4kWh accu’s | MV: DucoBox Focus | Warmtepomp: ME Ecodan SW75YAA met EHST20D | Tuin: natuurinclusief | Auto: Audi Q4 etron
Oude firmware hier, SUZ model.ocaj schreef op zondag 5 januari 2025 @ 08:40:
Hier (regio Utrecht) zie ik ook dat met de nieuwe Firmware de defrost-intervallen veel dynamischer zijn (met de oude software raakt hij op een gegeven moment in een "defrost-modus" met een vaste timer). Gisteren bijna de hele dag tussen de 40-60 minuten, maar ineens in de middag ook weer een interval van 2 uur. Ik heb er een paar gecontroleerd en de defrosts leken allemaal wel noodzakelijk (witte verdamper).
Dank u Mitsubishi
Gisterochtend nog wat defrosts, toen temperatuur steeg is dat gestopt. Pas vanaf begin van de avond begon het weer, maar volgens mij ook echt nodig met buitentemperatuur tussen 0 en 1.
Dank voor deze flowchart, die kende ik nog niet.xoror schreef op zondag 5 januari 2025 @ 00:31:
https://www.vleutenges.nl...d-Flowchart-storingen.pdf
we kunnen allemaal storingsmonteur worden ! gewoon flow chart volgen
Maar ik snap stap 2 al niet...
Stap twee is het resetten van de FTC door op F4 te drukken vanuit het hoofdscherm, maar daar zitten bij mij de energieverbruiks- en opwekcijfers onder. Zo kun je toch de FTC niet resetten?
WP: ME PUHZ-SW75YAA + ERSD-VM2D + EV-WP-TWS-1W 300; AC: ME MXZ-2F42VF + 2x MSZ-LN25VGV; PV: 14.08 kWp O/W + SMA STP 8.0; Vent: Zehnder Q600 ERV + Ubbink AirExcellent.
Ik draai op vaste Ta van 25 °C, maar combineer dit met 0.5 °C nachtverlaging. Wat er bij mij gebeurt op dagen met veel defrosts is dat na een paar dagen de temperatuur overdag niet meer op het setpoint voor overdag komt (20.5 °C). Daardoor gaat de WP 's nachts niet meer uit, of soms maar een paar uurtjes.rfoppen schreef op zondag 5 januari 2025 @ 08:11:
Puur uit interesse vraag; met de kou vannacht, en mijn ruimte regeling instelling, zie ik dat tussen de defrosts door mijn Ta van ongeveer 26 naar ongeveer 28 is gegaan om het huis warm te houden.
Mensen met een standaard vaste Ta (dus niet WAR), is het voor jullie nu een (handmatige) actie om de Ta wat op hogen? HA automation? Of met de hand? Dezelfde waarde aanhouden bij -1 vs +8 lijkt me een kouder huis tot gevolg te hebben?
Effectief wordt het capaciteitsverlies door de defrosts dus gecompenseerd door:
- Meer draaiuren van de WP.
- Een iets groter temperatuursverschil tussen de aanvoertemperatuur en de binnentemperatuur, waardoor de afgifte stijgt.
WP: ME PUHZ-SW75YAA + ERSD-VM2D + EV-WP-TWS-1W 300; AC: ME MXZ-2F42VF + 2x MSZ-LN25VGV; PV: 14.08 kWp O/W + SMA STP 8.0; Vent: Zehnder Q600 ERV + Ubbink AirExcellent.
Eenvoudig + Goedkoop Mitsubishi Warmtepomp uitlezen/besturen met een ESP32
@ocaj dank voor je reactie.ocaj schreef op zondag 5 januari 2025 @ 08:18:
[...]
Kan het zijn dat je de maximum-waarde van de ruimteregeling dan mogelijk te laag hebt staan? Dan kan je pomp misschien wel harder, maar wordt die beperkt door de ingestelde maximumwaarde voor de aanvoer(voorloop)-temperatuur.
Ik was hier eerst ook begonnen met een range van 25-35 voor de ruimtetemperatuur, maar dan had ik 's winters ook af en toe dagen dat de kamertemperatuur net niet of pas heel laat gehaald werd. Hij vroeg (en kreeg) dan langdurig de maximaal ingestelde 35 graden. Ik heb toen de range aan de bovenkant een beetje verhoogd naar 37 graden. Sindsdien tevreden over de regeling (icm het terugzetten naar het interval naar 10 minuten, zoals ik hier eerder deze week al schreef) .
Desnoods verhoog je het maximum van de range eerst eens met 5 graden en kijkt het dan een paar weken aan?
Ondanks de wat koudere dagen met veel defrosts heeft de ruimteregeling op een paar piekjes naar 32-34 graden na hier het lekker op temperatuur gehouden en nog geen noodzaak gezien om water van 37 graden te gaan maken. Hij heeft dus nog wat range over en ik zie dat als hij het nodig vindt om even "aan te zetten" dat de WP elektrisch ook moeiteloos opschaalt naar 2000-2500W.
Dag-gemiddeldes de afgelopen dagen qua gerealiseerde aanvoertemperatuur zitten nu rond de 29-30 graden.
De temperatuur range staat hier al sinds de installatie ingesteld van 25-45 graden, dus die beperking is er niet. Tot nu toe is de maximum Ta 38 graden geweest, bij -3 in de nacht van 2 op 3 januari, en elke 35 minuten defrosten (“stuiteren”
Het interval staat op 60 minuten, en de reactiesnelheid op normaal. Het interval is met name ingesteld als anti pendel maatregel, maar nu niet erg nodig. Omdat de WP momenteel 24/7 draait (met enkele uren even uit als de houtkachel gebruikt wordt) doet die instelling er feitelijk nu ook niet toe.
Met de reactiesnelheid op hoog haal ik inderdaad sneller de doeltemperatuur, bijvoorbeeld na een SWW run, maar dan gaat WP uit de startblokken met F1 allures

De simpelste manier om de doel temperatuur te halen is de thermostaat een halve graad hoger te zetten, dus 21,5 ipv 21. Dan haalt de WP vrij snel die 21 graden. Helaas zal die dan wel tot 1 graad boven de 21 door verwarmen als de Tb boven de 6-8 graden komt, en dat is ongewenst en onprettig.
Ik ben tevreden met de ruimteregeling, maar er zijn wat van die beperkingen, en tja je leert ermee te leven. De Nefit thermostaat bij onze voormalige CV ketel had ook tal van “kuren”.
Ik meen dat ik eerder las dat ook @SebastiaanPs het voor zo’n hoge kwaliteit WP “knullig” vindt. Ben ik wel eens.
Mitsubishi Electric PUZ-WM 112YAA; ERPT20X-VM2E; PV 3900 Wp ZW, 3900 Wp NW
21 is nu setpoint 0,5 minder dan normaal ivm klussen. Tb nu nog 0 en sneeuw.
Cop is de laatste dagen maar 3.0
2-1 kap, 200m2, SUZ-SWM60VA+ Open Source ME+wtw
Ik had die ook als anti-pendel voor het tussenseizoen op 60 minuten gezet. Ik heb het vermoeden dat die instelling méér doet dan alleen de antipendel-timer. Toen hij nog op 60 minuten stond duurde het hier soms ook 5-6 uur voordat het een halve graad warmer werd. Nu hij weer op 10 minuten staat is een halve graad erbij weer binnen 1-2 uur voor elkaar. Het heeft dus mogelijk ook iets te maken te hebben met de snelheid van de regeling (n=1)?EVfan schreef op zondag 5 januari 2025 @ 10:04:
[...]
Het interval staat op 60 minuten, en de reactiesnelheid op normaal. Het interval is met name ingesteld als anti pendel maatregel, maar nu niet erg nodig. Omdat de WP momenteel 24/7 draait (met enkele uren even uit als de houtkachel gebruikt wordt) doet die instelling er feitelijk nu ook niet toe.
Je zou het nog eens kunnen proberen wat er gebeurt als je de timer op 10 minuten zet, zoals je zegt: pendelen is voorlopig geen probleem, dat wordt het pas weer als het buiten warmer wordt?
Dat klinkt goed, zou willen dat mijn systeem zo draaide!Knowbody schreef op zaterdag 4 januari 2025 @ 20:07:
[...]
Voor je beeldvorming.
Ik draai deze dagen (0 graden vrijwel de hele dag) met Ta ~ 26 en Tr ~ 24. Daarbij blijft het huis op 21 graden.
Om die lage dT te realiseren moet de flow maximaal. Dat is bij mij ca.30 lpm.
Er is vandaag (20.00u) al 104 kWh aan warmte verplaatst. Grotendeels de vloer in, maar ook wat SWW. De COP van vandaag is 4. Dat valt me niet eens tegen.
Draai nu sinds gisterenmiddag op WAR, eerst op pompstand 5 met 21 L/min. Met die instellingen leek de vloer niet lekker warm te worden dus geschakeld naar pompstand 4 met 18/L min en daar was ik ook niet tevreden over, want kwam vanochtend beneden en er was qua temperatuur niets veranderd, ja een halve graad afgekoeld zelfs. Vanochtend naar pompstand 4 gegaan met 14/L min, nu word de vloer merkbaar beter warm en de WP lijkt daarmee ook rustiger te draaien ipv enorme brom op hogere pompstanden, eerst dit maar eens aankijken
Zodra het defrosten begint (buitentemperatuur 2 graden of lager) hoog ik met een HA automation mijn aanvoertemperatuur op naar 28-30 graden om het gemiddelde vermogen op peil te houden.rfoppen schreef op zondag 5 januari 2025 @ 08:11:
Puur uit interesse vraag; met de kou vannacht, en mijn ruimte regeling instelling, zie ik dat tussen de defrosts door mijn Ta van ongeveer 26 naar ongeveer 28 is gegaan om het huis warm te houden.
Mensen met een standaard vaste Ta (dus niet WAR), is het voor jullie nu een (handmatige) actie om de Ta wat op hogen? HA automation? Of met de hand? Dezelfde waarde aanhouden bij -1 vs +8 lijkt me een kouder huis tot gevolg te hebben?
Dit gaat niet ten koste van de COP omdat:
- De defrostfrequentie onafhankelijk is van de ingestelde aanvoertemperatuur.
- Elke defrost kost ongeveer 0.35kWh aan warmte en 60Wh aan elektriciteit.
- Dus hoe meer energie je je huis in pompt in de 45 minuten tussen de defrosts, hoe lager de relatieve impact van de defrosts op de COP.
Zodra de buitentemperatuur weer boven de 2 graden stijgt gaat de aanvoertemperatuur weer in stapjes van 0.5 graden omlaag.
Ik heb een SUZ-SWM80VA met firmware 17.0.
Je binnnenunit zou idd minder geluid maken omdat de pomp stand lager staat, dat is dan ook het enige voordeel.DGR schreef op zondag 5 januari 2025 @ 10:13:
[...]
Dat klinkt goed, zou willen dat mijn systeem zo draaide!
Draai nu sinds gisterenmiddag op WAR, eerst op pompstand 5 met 21 L/min. Met die instellingen leek de vloer niet lekker warm te worden dus geschakeld naar pompstand 4 met 18/L min en daar was ik ook niet tevreden over, want kwam vanochtend beneden en er was qua temperatuur niets veranderd, ja een halve graad afgekoeld zelfs. Vanochtend naar pompstand 4 gegaan met 14/L min, nu word de vloer merkbaar beter warm en de WP lijkt daarmee ook rustiger te draaien ipv enorme brom op hogere pompstanden, eerst dit maar eens aankijken
Ws stond je war nog net iets te laag ingesteld.
Meer flow is meer beter, kan de aanvoer temp lager blijven.
Of loop je graag op blote voeten?
Mitsubishi ERSD-VM2D.UK & SUZ-SWM80 VA
Zoiets zou ik ook wel willen.BAJ82 schreef op zondag 5 januari 2025 @ 10:27:
[...]
Zodra het defrosten begint (buitentemperatuur 2 graden of lager) hoog ik met een HA automation mijn aanvoertemperatuur op naar 28-30 graden om het gemiddelde vermogen op peil te houden.
Dit gaat niet ten koste van de COP omdat:
- De defrostfrequentie onafhankelijk is van de ingestelde aanvoertemperatuur.
- Elke defrost kost ongeveer 0.35kWh aan warmte en 60Wh aan elektriciteit.
- Dus hoe meer energie je je huis in pompt in de 45 minuten tussen de defrosts, hoe lager de relatieve impact van de defrosts op de COP.
Zodra de buitentemperatuur weer boven de 2 graden stijgt gaat de aanvoertemperatuur weer in stapjes van 0.5 graden omlaag.
Ik heb een SUZ-SWM80VA met firmware 17.0.
Doe het nu handmatig, met vaste ta.
Ben alleen niet thuis in HA
Mitsubishi ERSD-VM2D.UK & SUZ-SWM80 VA
Gaat meer over het geluid van de buitenunit.RenBeu schreef op zondag 5 januari 2025 @ 10:35:
[...]
Je binnnenunit zou idd minder geluid maken omdat de pomp stand lager staat, dat is dan ook het enige voordeel.
Ws stond je war nog net iets te laag ingesteld.
Meer flow is meer beter, kan de aanvoer temp lager blijven.
Of loop je graag op blote voeten?
WAR staat nu op 33 bij -10 in de eerste grafiek en 25 bij 20 graden in de tweede grafiek. Waar de derde grafiek voor bedoeld is geen idee maar die staat op 32 bij -8.
Zal meer flow eens proberen wanneer ik terug kan naar een lagere Ta, voor nu lijkt dit goed te werken en wil eerst meer temperatuur in de hut zien te krijgen.
Loop niet perse graag op blote voeten maar een beetje comfort van een aangenaam warme vloer is niet weg, en de vloer hoeft voor mij echt niet snikheet te zijn
Als je je pompsnelheid verhoogd en je ta niet verlaagd dan zal je warmtepomp ook harder draaien omdat die meer vermogen produceert. De reden dat mensen hun flow verhogen is om de ta te verlagen om een betere cop te krijgen.
Nee bij mij ook nietAndrehj schreef op zondag 5 januari 2025 @ 09:06:
[...]
Dank voor deze flowchart, die kende ik nog niet.
Maar ik snap stap 2 al niet...
Stap twee is het resetten van de FTC door op F4 te drukken vanuit het hoofdscherm, maar daar zitten bij mij de energieverbruiks- en opwekcijfers onder. Zo kun je toch de FTC niet resetten?
th2 tijdens defrost: Moet tijdens de ontdooiing (indicatief) liggen tussen 10°C en 20°C liggen
th2 tijdens verwarmen: ongeveer gelijk aan retour temp (THW2). Bij meer dan 5c verschil noteren
Als de boel een tijdje draait is th2 dicht bij de waarde van de aanvoer temp. Deze zal meestal een graad of 3 minimaal boven de retour temp liggen. Apart dat het volgens hun gelijk moet zijn met max 5c verschil.
Ik denk dat het THW1 (aanvoer) moet zijn ipv THW2, dan klopt het. Als de documentatie dan al niet klopt...
/f/image/DqKJOrKgQPtZ4EL3I8mgoDiP.png?f=fotoalbum_large)
Bij mij klopt het aardig met THW2 dus.
@SebastiaanPs Ik heb 2 defrost hier ook meegekeken met nieuwe firmware, maar dat doet hij toch erg netjes, verdamper is helemaal ijsvrij. Maar mijn retour temp geeft ook geen krimp, dus ik denk dat dat het vooral is bij die bevroren units.
@DGR zoals @Dsbwouter het aangeeft, je vraagt effectief meer vermogen als je de rest niet aanpast. Jouw wp leek het al niet te redden, en dan red hij het nu helemaal niet. Je moet de Ta verlagen en meer warmte bufferen in je vloer, maar beter vanmiddag doen als het +10 is. Dan moet je de Ta vinden waarbij je wp max vermogen draait om zoveel mogelijk warmte je vloer in te krijgen.
Zit dit eenmaal erin, dan kan je een lagere delta T draaien icm hogere pomp snelheid. Je wp draait dan rustier (== stillere buiten unit).
Gewoon in achterhoofd houden: wp output = flow/60 * (aanvoer - retour) * 4.2
Om je wp rustiger te laten draaien moet je minder vermogen vragen. Dat kan door
1) verlagen delta T (aangezien je alleen Ta kan aanpassen, is dit effectief Ta verlagen)
2) pompsnelheid verlagen
3) 1+2
Maar daarvoor zul je eerst in een toestand moeten zitten dat je wp output == warmte verlies van je huis.
Het probleem is dat jij je woning niet naar die toestand kan krijgen, en het is lastig zonder monitoring.
[ Voor 45% gewijzigd door xoror op 05-01-2025 13:20 ]
Eenvoudig + Goedkoop Mitsubishi Warmtepomp uitlezen/besturen met een ESP32
Zelfde verhaal hier 😊👍🏻ocaj schreef op zondag 5 januari 2025 @ 08:40:
Hier (regio Utrecht) zie ik ook dat met de nieuwe Firmware de defrost-intervallen veel dynamischer zijn (met de oude software raakt hij op een gegeven moment in een "defrost-modus" met een vaste timer). Gisteren bijna de hele dag tussen de 40-60 minuten, maar ineens in de middag ook weer een interval van 2 uur. Ik heb er een paar gecontroleerd en de defrosts leken allemaal wel noodzakelijk (witte verdamper).
Dank u Mitsubishi
SUZ-SWM80VA + ERSD-VM2D / PV 6kWp zuidwest / gasloos per 1 maart 2022
Mitsubishi Electric PUZ-WM 112YAA; ERPT20X-VM2E; PV 3900 Wp ZW, 3900 Wp NW
Heel toevallig was ik daarmee aan het spelen, en het lijkt erop dat deze niet mee zijn genomen.EVfan schreef op zondag 5 januari 2025 @ 12:05:
Weet iemand of in de door Melcloud gerapporteerde productie de energie van defrost is meegenomen, of alleen de netto aan het CV water toegevoegde energie.
zie https://github.com/gekkekoe/esphome-ecodan-hp/discussions/98
* melcloud gebruikt dezelfde getallen die in je ftc controller te zien zijn
[ Voor 8% gewijzigd door xoror op 05-01-2025 12:09 ]
Eenvoudig + Goedkoop Mitsubishi Warmtepomp uitlezen/besturen met een ESP32
@xororxoror schreef op zondag 5 januari 2025 @ 12:09:
[...]
Heel toevallig was ik daarmee aan het spelen, en het lijkt erop dat deze niet mee zijn genomen.
zie https://github.com/gekkekoe/esphome-ecodan-hp/discussions/98
* melcloud gebruikt dezelfde getallen die in je ftc controller te zien zijn
Dat zou betekenen dat ik met 25-30 defrosts per dag de laatste twee dagen er (hier genoemd verlies per defrost is ~400Wh) dus 10-12 kWh meer thermische energie is geproduceerd dan Melcloud rapporteert. En daarmee zou de COP dan 0.2 punt stijgen naar 3.7 (gisteren en eergisteren).
Andersom geredeneerd, als bij temperaturen verder onder nul de defrost frequentie aanhoudt zal dit “energieverlies” betekenen dat mijn WP ca. 1-2 graden minder lage Tb aankan.
The jury is out, of er bij -5 of -7 ook elk uur een defrost is hangt natuurlijk van de luchtvochtigheid af, dus de wind richting (o.a.).
We gaan het zien.
Mitsubishi Electric PUZ-WM 112YAA; ERPT20X-VM2E; PV 3900 Wp ZW, 3900 Wp NW
Ze bedoelen de reset na een storing, van de storing dus, de installatie moet gereset worden omdat die voor de veiligheid gestopt is, da’s iets anders als de unit uit zetten Stap 1 was “er is een storing”.Andrehj schreef op zondag 5 januari 2025 @ 09:06:
[...]
Dank voor deze flowchart, die kende ik nog niet.
Maar ik snap stap 2 al niet...
Stap twee is het resetten van de FTC door op F4 te drukken vanuit het hoofdscherm, maar daar zitten bij mij de energieverbruiks- en opwekcijfers onder. Zo kun je toch de FTC niet resetten?
Gibson S-1, Godin Multiac ACS SA, Camps Cut 500S, Roland Jazz Chorus-120 , King Tempo II 607, TMS320C10, SAM4L
Overigens kan het wel zo zijn dat je meer flow hebt maar dat het ergens anders heen gaat dan je vloerverwarming van de woonkamer. Als dat zo is dan heb je nog minder vermogen wat richting de woonkamer gaat. Als je flow meters hebt zou je dit ook nog kunnen checken.
Die 0.4kWh is een schatting van mijn kant maar zit niet ver naast van die van @AndrehjEVfan schreef op zondag 5 januari 2025 @ 12:19:
[...]
@xoror
Dat zou betekenen dat ik met 25-30 defrosts per dag de laatste twee dagen er (hier genoemd verlies per defrost is ~400Wh) dus 10-12 kWh meer thermische energie is geproduceerd dan Melcloud rapporteert. En daarmee zou de COP dan 0.2 punt stijgen naar 3.7 (gisteren en eergisteren).
Andersom geredeneerd, als bij temperaturen verder onder nul de defrost frequentie aanhoudt zal dit “energieverlies” betekenen dat mijn WP ca. 1-2 graden minder lage Tb aankan.
The jury is out, of er bij -5 of -7 ook elk uur een defrost is hangt natuurlijk van de luchtvochtigheid af, dus de wind richting (o.a.).
We gaan het zien.
Maar wij hebben dezelfde WP's. Misschien dat het voor jouw wp iets anders is.
Als je een live dagtellertje laat mee lopen op de estimated energy, dan kan je de dip tijdens een defrost vrij eenvoudig gebruiken om te schatten wat het kost voor jouw unit.
Eenvoudig + Goedkoop Mitsubishi Warmtepomp uitlezen/besturen met een ESP32
Dat viel mij ook al op qua th2, is er hier iemand die met een dT hoger dan 5 werkt? Dan zou die th2 dus flink onder de aanvoer temperatuur moeten zitten.xoror schreef op zondag 5 januari 2025 @ 11:18:
[...]
Nee bij mij ook nietMaar ging meer om pagina 8,9,10 daar staan wel interessante opmerkingen in.
th2 tijdens defrost: Moet tijdens de ontdooiing (indicatief) liggen tussen 10°C en 20°C liggen
th2 tijdens verwarmen: ongeveer gelijk aan retour temp (THW2). Bij meer dan 5c verschil noteren
Als de boel een tijdje draait is th2 dicht bij de waarde van de aanvoer temp. Deze zal meestal een graad of 3 minimaal boven de retour temp liggen. Apart dat het volgens hun gelijk moet zijn met max 5c verschil.
Ik denk dat het THW1 (aanvoer) moet zijn ipv THW2, dan klopt het. Als de documentatie dan al niet klopt...
[Afbeelding]
Bij mij klopt het aardig met THW2 dus.
@SebastiaanPs Ik heb 2 defrost hier ook meegekeken met nieuwe firmware, maar dat doet hij toch erg netjes, verdamper is helemaal ijsvrij. Maar mijn retour temp geeft ook geen krimp, dus ik denk dat dat het vooral is bij die bevroren units.
@DGR zoals @Dsbwouter het aangeeft, je vraagt effectief meer vermogen als je de rest niet aanpast. Jouw wp leek het al niet te redden, en dan red hij het nu helemaal niet. Je moet de Ta verlagen en meer warmte bufferen in je vloer, maar beter vanmiddag doen als het +10 is. Dan moet je de Ta vinden waarbij je wp max vermogen draait om zoveel mogelijk warmte je vloer in te krijgen.
Zit dit eenmaal erin, dan kan je een lagere delta T draaien icm hogere pomp snelheid. Je wp draait dan rustier (== stillere buiten unit).
Gewoon in achterhoofd houden: wp output = flow/60 * (aanvoer - retour) * 4.2
Om je wp rustiger te laten draaien moet je minder vermogen vragen. Dat kan door
1) verlagen delta T (aangezien je alleen Ta kan aanpassen, is dit effectief Ta verlagen)
2) pompsnelheid verlagen
3) 2+3
Maar daarvoor zul je eerst in een toestand moeten zitten dat je wp output == warmte verlies van je huis.
Het probleem is dat jij je woning niet naar die toestand kan krijgen, en het is lastig zonder monitoring.
Gibson S-1, Godin Multiac ACS SA, Camps Cut 500S, Roland Jazz Chorus-120 , King Tempo II 607, TMS320C10, SAM4L
dat vind ik vreemd. Immers bij een lagere flow is er bij een gelijkblijvende Ta & Tr minder warmte productie.DGR schreef op zondag 5 januari 2025 @ 10:13:
[...]
Dat klinkt goed, zou willen dat mijn systeem zo draaide!
Draai nu sinds gisterenmiddag op WAR, eerst op pompstand 5 met 21 L/min. Met die instellingen leek de vloer niet lekker warm te worden dus geschakeld naar pompstand 4 met 18/L min en daar was ik ook niet tevreden over, want kwam vanochtend beneden en er was qua temperatuur niets veranderd, ja een halve graad afgekoeld zelfs. Vanochtend naar pompstand 4 gegaan met 14/L min, nu word de vloer merkbaar beter warm en de WP lijkt daarmee ook rustiger te draaien ipv enorme brom op hogere pompstanden, eerst dit maar eens aankijken
Of zie ik iets over het hoofd?
WP: ZCR-140Y-300D / RST30C-VM2ED + PUHZ-SHW140 YHA PV: 4350 WP
Bij een lagere flow gaat de Tr dalen. De dT neemt toe.Breud schreef op zondag 5 januari 2025 @ 13:15:
[...]
dat vind ik vreemd. Immers bij een lagere flow is er bij een gelijkblijvende Ta & Tr minder warmte productie.
Of zie ik iets over het hoofd?
(De genoemde vloertemperatuur neemt ook af, dat zul je dan moeten compenseren door de Ta te verhogen)
[ Voor 14% gewijzigd door Knowbody op 05-01-2025 13:36 ]
0599 BJ 2022, Nibe Split 12 kW, SMO S40. Getuned naar 56 Hz max, 20 lpm debiet verwarming en koeling, stille mode altijd aan.Hier verdwijnt de legionella aangroei dagelijks in het riool. 9000 Wp plat dak 10xNO, 10xZW, 5xZO
@SebastiaanPsSebastiaanPs schreef op zondag 5 januari 2025 @ 07:59:
Vanmorgen eens voor de fun de defrost meegekeken. Als de condities zo zijn dat je even met een vast interval defrosts krijgt, dan kan je deze timen en op het juiste moment gaan volgen met je HomeWizard, informatie werking code 005 (defrost thermistor) en visueel buiten.
Op het moment dat de defrost startte was de defrost thermistor (verdamper intrede) -11 gr! Tbuiten 1 gr.
Stap 1: unit stopt met verwarmen, opgenomen vermogen ~ 90 Watt dacht ik? Ik vermoed dat de fan draait. In ~ 1 min stijgt de defrost thermistor spontaan van -11 gr naar 0 gr.
Stap 2: unit gaat in de koelmodus, eerst ~ 450 Watt, iets later ~ 750 Watt. Defrost thermistor blijft minutenlang op 0 graden hangen: dus smeltend ijs! Buiten gekeken: inderdaad evident aangevroren en mooi aan het smelten. Uiteindelijk stijgt de verdamper intrede tot 26 gr.
Stap 3: unit stopt met koelen. Opgenomen vermogen ~ 90 Watt. Ik denk dat de fan draait. Dit duurde denk ik 1 min.
Stap 4: unit start weer met verwarmen.
——-
@gr8-jen jij noemt het “problemen” met defrosts, maar ik zie dat toch niet zo. Ik zie het als een noodzakelijk proces dat maar beter goed kan gebeuren. Vooral nu er de afgelopen weken met de nieuwe software ook enkele berichten kwamen over uitblijvende defrosts en lage COP bij Mitsu WPen. En toen ik in het Amber topic las over meerdere Ambers die deels invriezen, was ik erg blij met mijn Mitsubishi warmtepomp. Link en link.
Dat is min of meer ook het gedrag (en opgenomen vermogenscurve) wat ik zie, maar ik zie nog iets anders.
Als ik de dT (en Ta en Tr) real time monitor met de op de binnenunit in en uitgang aangesloten SDR Heatbooster (moet real time, want in de opgeslagen charts wordt een veel lagere resolutie dan 1 punt per seconde gebruikt), dan zie ik dT nadat de WP weer begint te verwarmen wat oscilleren. Zelfs tot een niveau dat dT weer even negatief wordt.
Zie de screencopy.
:strip_exif()/f/image/rBpRxTIrjSdFKzenuBIdrRkX.jpg?f=fotoalbum_large)
Het lijkt erop, en is logisch dat het koude water uit de verdamper bij weer verwarmen niet direct goed gemengd is, en er dus een kleine boeggolf van het door defrost afgekoelde water door de leidingen en radiatoren stroomt. Typerend is dat al na 2 minuten de eerste dip in dT komt. Met 26 liter per minuut en een inhoud van het systeem van 175 liter is dat onverwacht snel.
Een “kortsluiting” doordat een radiator dichtbij een flink deel van het koude water weer terugstuurt naar de WP, zou kunnen, maar een echte dip in de Tr op dat moment zie ik dan weer niet.
Ik heb de “verdachte” radiatoren afgesloten, maar dat verandert de curve nirt echt.
Kortom, ik weet niet waardoor dit komt, maar heb dit in dit forum niet eerder genoemd gezien (of heb het gemist).
Mitsubishi Electric PUZ-WM 112YAA; ERPT20X-VM2E; PV 3900 Wp ZW, 3900 Wp NW
Je kan het ook in MELCloud bepalen/berekenen met een integraal. Tijdens de defrostperiode kun je elke minuut de dT bepalen (nauwkeurige waarden mbv browser en F12 reports) en dan met de vermogensformule berekenen hoeveel warmte er aan je CV water is onttrokken. Bij mij was het 0.5 kWh tijdens een defrost. Koudemiddelleiding 26 meter enkele rit, misschien maakt dat ook nog een beetje uit hiervoor.xoror schreef op zondag 5 januari 2025 @ 12:28:
[...]
Die 0.4kWh is een schatting van mijn kant maar zit niet ver naast van die van @Andrehj
Maar wij hebben dezelfde WP's. Misschien dat het voor jouw wp iets anders is.
Als je een live dagtellertje laat mee lopen op de estimated energy, dan kan je de dip tijdens een defrost vrij eenvoudig gebruiken om te schatten wat het kost voor jouw unit.
WP: Mitsubishi Electric SUZ-SWM80VA2 + ERSD-VM2D. PV 3330 Wp. Huis 1931, gasloos sinds jan '24.
Interessant, maar waarmee vergelijk jij de warmteproductie data van de warmtepomp dan? Wat is je ‘gouden standaard’?xoror schreef op zondag 5 januari 2025 @ 12:09:
[...]
Heel toevallig was ik daarmee aan het spelen, en het lijkt erop dat deze niet mee zijn genomen.
zie https://github.com/gekkekoe/esphome-ecodan-hp/discussions/98
* melcloud gebruikt dezelfde getallen die in je ftc controller te zien zijn
WP: Mitsubishi Electric SUZ-SWM80VA2 + ERSD-VM2D. PV 3330 Wp. Huis 1931, gasloos sinds jan '24.
Eenvoudig + Goedkoop Mitsubishi Warmtepomp uitlezen/besturen met een ESP32
Er zijn hier ook nog mensen die verbruik delen.
Tomexergie in "Lucht/Water warmtepomp om mee te verwarmen en te koelen #11"
Mocht je nog meer vergelijkingen willen maken
WP: ME SUZ-SWM80VA + ERST20D-VM2D || PV: 4500Wp ZWW || BENG, Rc6 rondom, tripple glas, WTW, 165m2 verwarmd || Gasloos sinds sep 2023
En jouw punt in GitHub is dus dat die integraal goed klopt op dagen zonder defrosts, maar op dagen met defrosts niet? En als je de onttrokken warmte voor defrosts van de warmteproductie aftrekt, dan klopt het beter?xoror schreef op zondag 5 januari 2025 @ 15:25:
@SebastiaanPs voorlopig de dag opbrengst van de wp omdat die redelijk was (iets van 2% a 3%). Mijn dag teller is niets anders dan een integraal over de estimated output
Begrijp ik dat goed?
Als je hier data kunt posten dan zou dat prachtig zijn.
Ik dacht altijd dat eigenlijk alle warmtepompen de volledige warmteproductie meetelden, dus ook de warmteproductie ter compensatie van de onttrokken warmte voor defrosts.
WP: Mitsubishi Electric SUZ-SWM80VA2 + ERSD-VM2D. PV 3330 Wp. Huis 1931, gasloos sinds jan '24.
Ik ben bang dat we hier iemand voor nodig hebben met een Procon of ESP32 die met een hoge resolutie tijdens een defrost alle waarden registreert, inclusief status unit, Ta, Tr, flow, fan speed, compressor rate, opgenomen vermogen.EVfan schreef op zondag 5 januari 2025 @ 14:05:
[...]
@SebastiaanPs
Dat is min of meer ook het gedrag (en opgenomen vermogenscurve) wat ik zie, maar ik zie nog iets anders.
Als ik de dT (en Ta en Tr) real time monitor met de op de binnenunit in en uitgang aangesloten SDR Heatbooster (moet real time, want in de opgeslagen charts wordt een veel lagere resolutie dan 1 punt per seconde gebruikt), dan zie ik dT nadat de WP weer begint te verwarmen wat oscilleren. Zelfs tot een niveau dat dT weer even negatief wordt.
Zie de screencopy.
[Afbeelding]
Het lijkt erop, en os logisch dat het koude water uit de verdamper bij weer verwarmen niet direct goed gemengd is, en er dus een kleine boeggolf van het door defrost afgekoelde water door de leidingen en radiatoren stroomt. Typerend is dat al na 2 minuten de eerste dip in dT komt. Met 26 liter per minuut en een inhoud van het systeem van 175 liter is dat onverwacht snel.
Een “kortsluiting” doordat een radiator dichtbij een flink deel van het koude water weer terugstuurt naar de WP, zou kunnen, maar een echte dip in de Tr op dat moment zie ik dan weer niet.
Ik heb de “verdachte” radiatoren afgesloten, maar dat verandert de curve nirt echt.
Kortom, ik weet niet waardoor dit komt, maar heb dit in dit forum niet eerder genoemd gezien (of heb het gemist).

WP: Mitsubishi Electric SUZ-SWM80VA2 + ERSD-VM2D. PV 3330 Wp. Huis 1931, gasloos sinds jan '24.
Heb ook water constante gefit en ben nu tevreden. zie xoror in "Mitsubishi Ecodan warmtepomp uitlezen via cn105 + esp32"
Eenvoudig + Goedkoop Mitsubishi Warmtepomp uitlezen/besturen met een ESP32
Over je 175 liter en die 2 minuten.
Mogelijk zijn de lussen niet lang en de flow hoog ?
Het water in een lus van 40 meter die 2 lpm doet is in 2 minuten terug in de collector.
0599 BJ 2022, Nibe Split 12 kW, SMO S40. Getuned naar 56 Hz max, 20 lpm debiet verwarming en koeling, stille mode altijd aan.Hier verdwijnt de legionella aangroei dagelijks in het riool. 9000 Wp plat dak 10xNO, 10xZW, 5xZO
Blijf voorlopig even op WAR draaien, met de stijgende temperaturen zal de woning nu weer fatsoenlijk op temperatuur komen en hopelijk, wanneer de temperaturen weer dalen, grijpt ie dan met WAR op tijd in om de woning ook dan op temperatuur te houden.Knowbody schreef op zondag 5 januari 2025 @ 13:35:
[...]
Bij een lagere flow gaat de Tr dalen. De dT neemt toe.
(De genoemde vloertemperatuur neemt ook af, dat zul je dan moeten compenseren door de Ta te verhogen)
Pompsnelheid 3 met 14/L min houd ik nu ook even zo omdat met WAR de Ta fluctueert.
Ik output nu 10kW (22l/m, Ta=29, Tr=22.5, COP bijna 6). De Tr wil ik naar 24 brengen zodat ik later weer delta T van 2 a 3 kan draaien. Er is best wat warmte verloren gegaan met al die defrost (en net legionella run)
Eenvoudig + Goedkoop Mitsubishi Warmtepomp uitlezen/besturen met een ESP32
Grappig, mijn vloer heeft ook een Tr nodig van 24.xoror schreef op zondag 5 januari 2025 @ 16:24:
@DGR je moet nu hoge flow en redelijk hoge Ta draaien om warmte goedkoop in te brengen zodat je later lage delta T kan draaien
Ik output nu 10kW (22l/m, Ta=29, Tr=22.5, COP bijna 6). De Tr wil ik naar 24 brengen zodat ik later weer delta T van 2 a 3 kan draaien. Er is best wat warmte verloren gegaan met al die defrost (en net legionella run)
Je kunt aan de Tr (bij constante flow) goed zien of de gekozen stooklijn goed is. De Tr mag niet dalen als het steeds kouder wordt.
0599 BJ 2022, Nibe Split 12 kW, SMO S40. Getuned naar 56 Hz max, 20 lpm debiet verwarming en koeling, stille mode altijd aan.Hier verdwijnt de legionella aangroei dagelijks in het riool. 9000 Wp plat dak 10xNO, 10xZW, 5xZO
Dus dT van 6.5 , wat geeft th2 nu aan ?xoror schreef op zondag 5 januari 2025 @ 16:24:
@DGR je moet nu hoge flow en redelijk hoge Ta draaien om warmte goedkoop in te brengen zodat je later lage delta T kan draaien
Ik output nu 10kW (22l/m, Ta=29, Tr=22.5, COP bijna 6). De Tr wil ik naar 24 brengen zodat ik later weer delta T van 2 a 3 kan draaien. Er is best wat warmte verloren gegaan met al die defrost (en net legionella run)
Gibson S-1, Godin Multiac ACS SA, Camps Cut 500S, Roland Jazz Chorus-120 , King Tempo II 607, TMS320C10, SAM4L
27c, maar Tr is 23c, Ta is 29 dus die matched nu ook niet meer
Eenvoudig + Goedkoop Mitsubishi Warmtepomp uitlezen/besturen met een ESP32
Ok, dus het alklima verhaal klopt, 5 graden boven retour max, geen relatie tot aanvoer temperatuur dus qua storing.xoror schreef op zondag 5 januari 2025 @ 17:08:
[...]
27c, maar Tr is 23c, Ta is 29 dus die matched nu ook niet meer
Gibson S-1, Godin Multiac ACS SA, Camps Cut 500S, Roland Jazz Chorus-120 , King Tempo II 607, TMS320C10, SAM4L
Ik zou nu graag met een hogere flow willen draaien, alleen wil niet boven de maximaal opgegeven flow van 17,2 draaien. Stand 3 is 14L/min en stand 4 18L/min dan ga ik liever voor pompstand 3.xoror schreef op zondag 5 januari 2025 @ 16:24:
@DGR je moet nu hoge flow en redelijk hoge Ta draaien om warmte goedkoop in te brengen zodat je later lage delta T kan draaien
Ik output nu 10kW (22l/m, Ta=29, Tr=22.5, COP bijna 6). De Tr wil ik naar 24 brengen zodat ik later weer delta T van 2 a 3 kan draaien. Er is best wat warmte verloren gegaan met al die defrost (en net legionella run)
Ik ga morgen Dura Vermeer contacten.Tayfunc schreef op zaterdag 4 januari 2025 @ 15:58:
[...]
Voordat ik de sleutels kreeg is er tijdens het bouw traject een opstookprotocol uitgevoerd. Nu dat er is gestuced, wou ik de temperatuur ophogen, maar zag dat dit niet veel verschil maakte. Toen ben ik de waterpomp gaan bekijken en zag dat de waterdruk erg laag stond icm de foutmelding.
Rond om de verdeler van de begane grond ziet er als volgt uit:
:strip_exif()/f/image/xmha3NDcImhkOzFwpbSPQdgv.jpg?f=fotoalbum_large)
Dit lijkt toch echt wel een lek toch?
Als je zo snel druk verliest net na oplevering moet je sowieso dura Vermeer bellen… dat is niet normaal. Lijkt inderdaad een lek.Tayfunc schreef op zondag 5 januari 2025 @ 17:38:
[...]
Ik ga morgen Dura Vermeer contacten.
Rond om de verdeler van de begane grond ziet er als volgt uit: [Afbeelding]
Dit lijkt toch echt wel een lek toch?
Verduurzamen doe je niet voor je portemonnee, maar voor je kroost. | Huis: A++++ | Zon: SolarEdge 10k Homehub, 13kWp, 19,4kWh accu’s | MV: DucoBox Focus | Warmtepomp: ME Ecodan SW75YAA met EHST20D | Tuin: natuurinclusief | Auto: Audi Q4 etron
Je moet je niet druk maken over die maximale flow. Die binnenunits zijn allemaal gelijk, en er is nog nooit een warmtepomp kapot gegaan door te veel flow. Door te weinig daarentegen wel. Gewoon die pomp op stand 4 zetten. En stand 5 kan ook nog wel.DGR schreef op zondag 5 januari 2025 @ 17:35:
Ik zou nu graag met een hogere flow willen draaien, alleen wil niet boven de maximaal opgegeven flow van 17,2 draaien. Stand 3 is 14L/min en stand 4 18L/min dan ga ik liever voor pompstand 3.
WP: ME PUHZ-SW75YAA + ERSD-VM2D + EV-WP-TWS-1W 300; AC: ME MXZ-2F42VF + 2x MSZ-LN25VGV; PV: 14.08 kWp O/W + SMA STP 8.0; Vent: Zehnder Q600 ERV + Ubbink AirExcellent.
Ja. Lijkt me een mooi klusje voor de aannemer.Tayfunc schreef op zondag 5 januari 2025 @ 17:38:
Dit lijkt toch echt wel een lek toch?
WP: ME PUHZ-SW75YAA + ERSD-VM2D + EV-WP-TWS-1W 300; AC: ME MXZ-2F42VF + 2x MSZ-LN25VGV; PV: 14.08 kWp O/W + SMA STP 8.0; Vent: Zehnder Q600 ERV + Ubbink AirExcellent.
Dus ik ben nog steeds wat in verwarring. Is de Melcloud gerapporteerde productie inclusief of exclusief de energie verbruikt voor defrosts?SebastiaanPs schreef op zondag 5 januari 2025 @ 15:31:
[...]
En jouw punt in GitHub is dus dat die integraal goed klopt op dagen zonder defrosts, maar op dagen met defrosts niet? En als je de onttrokken warmte voor defrosts van de warmteproductie aftrekt, dan klopt het beter?
Begrijp ik dat goed?
Als je hier data kunt posten dan zou dat prachtig zijn.
Ik dacht altijd dat eigenlijk alle warmtepompen de volledige warmteproductie meetelden, dus ook de warmteproductie ter compensatie van de onttrokken warmte voor defrosts.
Op dagen als eergisteren en gisteren is dat voor mijn WP, met 25 tot 30 defrosts snel een 10 kWh thermische productie die je wel of niet in de rapportage hebt zitten.
Ik denk dat het er niet inzit, maar kunnen we dat bewijzen?
Overigens, los van de al dan niet gerapporteerde energie die “verloren” is door het ontdooien, in mijn geval is op dit soort momenten 20-25% van de tijd de warmtepomp niet op doeltemperatuur aan het verwarmen, ook al is Ta maar 4 minuten onder Tr.
Dat effect is voor de maximaal te leveren prestatie groter dan het verlies van 0,4 kWh per defrost lijkt me.
Mitsubishi Electric PUZ-WM 112YAA; ERPT20X-VM2E; PV 3900 Wp ZW, 3900 Wp NW
Zolang ik de temperaturen real time monitor met de SDR Heatbooster door het venster op de iPad open te houden is de resolutie 1 seconde. Dat geeft denk ik een reëel beeld, zoals de screenshot aangeeft.SebastiaanPs schreef op zondag 5 januari 2025 @ 15:34:
[...]
Ik ben bang dat we hier iemand voor nodig hebben met een Procon of ESP32 die met een hoge resolutie tijdens een defrost alle waarden registreert, inclusief status unit, Ta, Tr, flow, fan speed, compressor rate, opgenomen vermogen.
Maar Procon plaatjes met daarbij ook compressor frequentie en flow zouden wellicht opheldering kunnen geven.
Mitsubishi Electric PUZ-WM 112YAA; ERPT20X-VM2E; PV 3900 Wp ZW, 3900 Wp NW
Eens, de verloren verwarmingstijd is veel belangrijker. Hier defrost impact eens samengevat (al eerder gedeeld).EVfan schreef op zondag 5 januari 2025 @ 18:40:
Overigens, los van de al dan niet gerapporteerde energie die “verloren” is door het ontdooien, in mijn geval is op dit soort momenten 20-25% van de tijd de warmtepomp niet op doeltemperatuur aan het verwarmen, ook al is Ta maar 4 minuten onder Tr.
Dat effect is voor de maximaal te leveren prestatie groter dan het verlies van 0,4 kWh per defrost lijkt me.
In één Mitsu voorbeeld 15% verloren verwarmingstijd; in een ander vrij extreem voorbeeld van een warmtepomp die op max vermogen draaide met een hoge Ta zo’n 39% verloren verwarmingstijd.
WP: Mitsubishi Electric SUZ-SWM80VA2 + ERSD-VM2D. PV 3330 Wp. Huis 1931, gasloos sinds jan '24.
@KnowbodyKnowbody schreef op zondag 5 januari 2025 @ 15:43:
@EVfan
Over je 175 liter en die 2 minuten.
Mogelijk zijn de lussen niet lang en de flow hoog ?
Het water in een lus van 40 meter die 2 lpm doet is in 2 minuten terug in de collector.
Dat was ook mijn eerste verdenking. Maar het water loopt vanuit de leiding in radiatoren, en daar vindt naast gedeeltelijke menging ook een vertraging op. Dan is twee minuten toch wel kort.
De radiatoren die het dichtst bij de WP binnenunit zitten heb ik een voor een en enkele tegelijk dicht gedraaid tijdens achtereenvolgende defrosts, maar geen wezenlijk verschil: de oscillatie en tijdsverloop blijven hetzelfde.
Mitsubishi Electric PUZ-WM 112YAA; ERPT20X-VM2E; PV 3900 Wp ZW, 3900 Wp NW
Helemaal met je eens, ik zat alleen vast in de gedachte dat met de maximum aangegeven flow van 17,2 L/min dat dat de meest efficiente instelling zou zijn, als het nuet uitmaakt en zelfs beter is dan meteen, en heb ik ook gedaan. Kijken wat het doetAndrehj schreef op zondag 5 januari 2025 @ 18:11:
[...]
Je moet je niet druk maken over die maximale flow. Die binnenunits zijn allemaal gelijk, en er is nog nooit een warmtepomp kapot gegaan door te veel flow. Door te weinig daarentegen wel. Gewoon die pomp op stand 4 zetten. En stand 5 kan ook nog wel.
Had jij nou een packaged unit? Wat bij andere merken een monoblock heet.EVfan schreef op zondag 5 januari 2025 @ 18:47:
[...]
@Knowbody
Dat was ook mijn eerste verdenking. Maar het water loopt vanuit de leiding in radiatoren, en daar vindt naast gedeeltelijke menging ook een vertraging op. Dan is twee minuten toch wel kort.
De radiatoren die het dichtst bij de WP binnenunit zitten heb ik een voor een en enkele tegelijk dicht gedraaid tijdens achtereenvolgende defrosts, maar geen wezenlijk verschil: de oscillatie en tijdsverloop blijven hetzelfde.
Zo ja, dan is mijn hypothese: jouw CV water stroomt door die buitenunit. Tijdens de defrost eerst de koelmodus, je CV water koelt sterk af want er wordt actief warmte onttrokken. Dit is de eerste dip in je grafiek. Op een gegeven moment veel minder omdat de verdamper op temperatuur is (bij mij bereikte deze 26 graden! Tbuiten 1 gr). Je CV water wordt dan minder koud gemaakt door de buitenunit. Zodra de koelmodus stopt en de fan draait koelt dat water opnieuw verder af. Dit is de tweede dip in je grafiek.
Makes sense?
Ik heb zo’n soort “double dip” defrost patroon nog niet eerder gezien hier. Zo ongeveer iedereen heeft splits.
WP: Mitsubishi Electric SUZ-SWM80VA2 + ERSD-VM2D. PV 3330 Wp. Huis 1931, gasloos sinds jan '24.
Tr is nu op 23.5 gekomen, dus ik ben er alweer bijna. Morgen is ook nog warm, dus opstoken die handel en lekker bufferen en dan als het koud is op hoge flow en lage delta T draaien.
Eenvoudig + Goedkoop Mitsubishi Warmtepomp uitlezen/besturen met een ESP32
Lekker 💪🏻xoror schreef op zondag 5 januari 2025 @ 19:57:
@DGR en nu Ta verhogen tot max van je unitmijn sw75yaa heeft uren 10kW lopen stampen.
Tr is nu op 23.5 gekomen, dus ik ben er alweer bijna. Morgen is ook nog warm, dus opstoken die handel en lekker bufferen en dan als het koud is op hoge flow en lage delta T draaien.
Hier draaide ie net op WAR 29 Ta met een Tr van 24, kan merken dat er een hoop verloren is gegaan want het is niet zomaar weer op temperatuur… al is het wel gestegen.
Net even teruggeschakeld naar vaste Ta en op 30 graden Ta gezet, ff doorrammen en dan weer terug naar WAR denk ik
@SebastiaanPsSebastiaanPs schreef op dinsdag 17 december 2024 @ 22:56:
Ai, dat ziet er niet zo best uit. Je verwarmt op dit moment (bovenste foto) met de electric heater (COP=1) in de binnenunit. Waarom dat zo is? Dat is niet het idee van een warmtepomp. Die zou ik maar eens uitzetten: service > auxiliary settings > electric heater (heating) > off.
Verder staat je verwarming op ruimteregeling, die moet je even goed instellen. Zie: Andrehj in "Mitsubishi Electric Ecodan Lucht/Water Warmtepompen"
Zet hem bijv op 25-35 gr, normal, interval 60 min, thermo diff adjust +5 en -5. Als startpunt.
Last but not least: je hebt echt super korte runs, ook van de compressor. Je vertelt dat je vloerverwarming hebt met naregeling. Hoe groot/klein zijn de zones? Wat voor systeem is het, de naregeling?
Ik vermoed dat je heel kleine zones hebt die ieder telkens een beetje warmte vragen. Daardoor krijg je extreem korte runs, wat slecht is voor de levensduur van je warmtepomp.
Service > Auxiliary Settings > Electric heater
Deze stond op al “Off”.
Operation Settings > Heating operation
Flow Temp. Range – min / max aangepast van 20°C / 40°C naar 25°C / 35°C
Room Temp. Control – Interval aangepast van 10 min naar 60 min
H/P Thermo Diff. Adjust – Upper Lower aangepast van +3°C / -1°C naar +5°C / -5°C
Ik heb een melding bij de installateur uitgezet om het gedrag te verklaren van de vele start/stops en het gebruik van het booster element. Door alle festiviteiten waarschijnlijk nog geen reactie.
@gr8-jengr8-jen schreef op dinsdag 17 december 2024 @ 22:56:
[...]
De instellingen zijn ruk ja,
Het element zou nooit aan moeten gaan bij SWW naar 55 of verwarmen met een Ta van 23?
Zoek in de TS hoe je dat uit kan zetten.
Verder lijkt het te pendelen, dat zou kunnen en je sloopt de compressor redelijk snel zo.
Wat is je flow en Ta ? Bij een flow van 15 l/m zou je al een Ta van 27-28 moeten hebben om minimum vermogen kwijt te raken.
Ik weet niet je een hoog verbruik vind. Ik hoor graag meer cijfers 🙂
Edit: bij buitentemperatuur van 10 graden zou je Ta lager kunnen omdat dan minimum vermogen zakt, maar kijk toch even naar hoeveel kW de WP aanmaakt.
Edit 2: de naregeling is zeker iets van Honeywell?
Het type naregeling, verdeler en actuatoren zijn voor mij niet helemaal te achterhalen aangezien er geen merk/model/type op staat.
Mogelijk dat iemand ze op dit forum bekend voorkomt.
Naregling: Waarschijnlijk “Mohlenhoff”
:no_upscale():strip_icc():strip_exif()/f/image/B70NTMQMnqu6oTGyCpbPt8cI.jpg?f=user_large)
Actuator:Waarschijnlijk “EAZY Systems GmbH”
:no_upscale():strip_icc():strip_exif()/f/image/rtRMdZSu9zE35VtKfaRcoBLO.jpg?f=user_large)
Verdeler: ???
:no_upscale():strip_icc():strip_exif()/f/image/WYwajAnaDMLiQ4f7u9Mg8Khl.jpg?f=user_large)
:no_upscale():strip_icc():strip_exif()/f/image/P6ACRDpcRHYNl8hPwwgxWBCk.jpg?f=user_large)
:no_upscale():strip_icc():strip_exif()/f/image/1gVCKMoasCjdPBd1Pq5l0Oo1.jpg?f=user_large)
Na alle berichten in het forum heb ik een keer geëxperimenteerd met een vast TA.
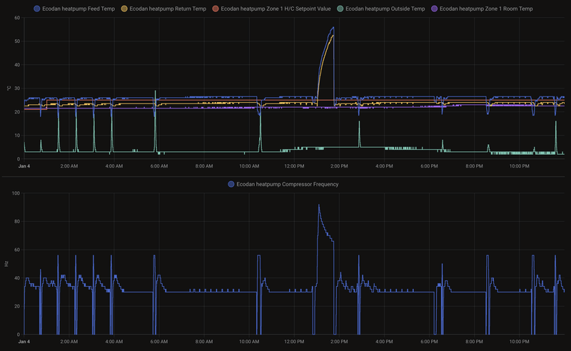
Gisteren een heel erg bijzondere/interessante dag.
Hele dag met een lage compressor frequentie rond de 30 mhz (ook lekker stil) en een fijne binnen temperatuur en een laag verbruik wat het bijna niet lijkt te kloppen. De piekjes zijn de wel bekende defrosts.
/f/image/0EbTLM13x7IcjV2DXCmBQv7E.png?f=fotoalbum_large)
/f/image/7N9YDrZCDmmO6GIIrFL7h9wN.png?f=fotoalbum_large)
Aannames bij gebruik van een vaste TA:
* Minimum Ta is 25°C, lager kan niet.
* Stopt niet automatisch bij behaalde kamer temperatuur, moet ik nog iets voor bedenken. Dus vooralsnog geen oplossing voor hogere buitentemperaturen.
* Na wat ervaring met een vaste TA bij een bepaalde buitentemperatuur kan deze worden gebruikt voor het bepalen van een correcte WAR. Vereist wel wat/verdere monitoring.
* Beste besparing wordt bereikt bij een zo laag mogelijke Delta T (Ta vs Tr) en flow waarbij de warmtepomp niet gaat pendelen en deze op een lage frequentie lange runs maakt.
[ Voor 8% gewijzigd door Tweakert77 op 05-01-2025 21:07 . Reden: Quote toegevoegd / Aannames bewerkt. ]
Ik weet nog niet wat de flow is , maar die verschilt teveel nu alles open en dicht gaat.
Als je het durft:
Je kan de thermostaten overal op 15 graden zetten behalve de woonkamer.
Kijk of je een handleiding kan vinden van de motoren om ze manual te zetten. Ik vond de apparatuur op Amazon, er is vast meer te vinden.
Als het niet lukt, draai ze dan via de grote moer los.
Kijk of er groepen zijn die handmatig zijn geknepen met een stel knop of via de flow meters.
Kijk dan wat de flow is.
Na bovenstaande stappen kun je het proberen met een vaste Ta van 26-27 en pas lager zetten als het niet pendelt.
Het feit dat er geen reactie komt betekent dat hij niet weet wat hij moet doen
Verder kan je gewoon WAR draaien met die thermostaat in de woonkamer. De WP gaat uit boven je doel temperatuur.
[ Voor 3% gewijzigd door gr8-jen op 05-01-2025 21:26 ]
WP: ME SUZ-SWM80VA + ERST20D-VM2D || PV: 4500Wp ZWW || BENG, Rc6 rondom, tripple glas, WTW, 165m2 verwarmd || Gasloos sinds sep 2023
Dit is toch een prachtig resultaat al? Je warmtepomp draait nu heel stabiel met lage Ta van 26 gr en hoge COP (gezien de lage Tbuiten en defrosts is dit heel goed). Lekker stil zeg jij ook.Tweakert77 schreef op zondag 5 januari 2025 @ 20:17:
Na alle berichten in het forum heb ik een keer geëxperimenteerd met een vast TA.
Gisteren een heel erg bijzondere/interessante dag.
Hele dag met een lage compressor frequentie rond de 30 mhz (ook lekker stil) en een fijne binnen temperatuur en een laag verbruik wat het bijna niet lijkt te kloppen. De piekjes zijn de wel bekende defrosts.
[Afbeelding]
[Afbeelding]
Wat had je nu gedaan met de thermostaat/thermostaten? En wat met de naregeling/actuators op de vvw groepen?
@gr8-jen dit is al heel mooi toch? Inderdaad even kijken hoe dat nu zit met die naregeling maar in de grafieken zie ik daar vrij weinig van terug, die WP draait zo stabiel als wat. Alleen Ta+Tr dips door enkele defrosts.
Edit: @Tweakert77 ik hoop dat je compressor niet op 30 mhz draaide, dan is je buitenunit inmiddels gesmolten denk ik
[ Voor 4% gewijzigd door SebastiaanPs op 05-01-2025 21:35 ]
WP: Mitsubishi Electric SUZ-SWM80VA2 + ERSD-VM2D. PV 3330 Wp. Huis 1931, gasloos sinds jan '24.
Ja dit is al veel beter. Maar ik denk dat het alleen die dag werkte omdat het zou koud was dat alle kamers warmte nodig hadden en dus niet knepen.SebastiaanPs schreef op zondag 5 januari 2025 @ 21:34:
[...]
@gr8-jen dit is al heel mooi toch? Inderdaad even kijken hoe dat nu zit met die naregeling maar in de grafieken zie ik daar vrij weinig van terug, die WP draait zo stabiel als wat. Alleen Ta+Tr dips door enkele defrosts.
Mijn vermoeden is dat het slechter draait zodra het buiten warmer is. Maar dat mag @Tweakert77 zelf aangeven als dat gebeurt.
WP: ME SUZ-SWM80VA + ERST20D-VM2D || PV: 4500Wp ZWW || BENG, Rc6 rondom, tripple glas, WTW, 165m2 verwarmd || Gasloos sinds sep 2023
Home AssistantWouterie schreef op zondag 5 januari 2025 @ 21:51:
@Tweakert77 Ziet er goed uit! Hoe kom jij aan dat één na onderste plaatje met het energieoverzicht?
WP: ME SUZ-SWM80VA + ERST20D-VM2D || PV: 4500Wp ZWW || BENG, Rc6 rondom, tripple glas, WTW, 165m2 verwarmd || Gasloos sinds sep 2023
Daarin vertelt een user that mitsu model select gewoon in dipswitches heeft gedaan (SW6, service manual).
PUD-SHWM60/80
PUD-SHWM100/120
Deze modellen zijn dan hardware wise het zelfde. Je zou dus kunnen upgraden/downgraden.
bijv voor PUD series waar de gebruiker het over heeft:
/f/image/xbiVZtkTWruSUnGfGn1IwdS2.png?f=fotoalbum_large)
Je moet nog wel even checken of de modellen dezelfde compressors gebruiken.
:strip_exif()/f/image/6HLe4y35HP2FAMTRGs4iqV5K.png?f=user_large)
Maar voor de PUZ lijkt hetzelfde van toepassing. De PUZ-SHWM60/80/10 hebben bijvoorbeeld zelfde compressor.
:strip_exif()/f/image/eXtTPCPRRi78vABmfZvj3n5v.png?f=user_large)
Helaas gebruikt de sw75yaa een andere compressor dan de sw10yaa
Verklaart ook gelijk waarom de ERSD-VM2D alleen met een SW75 kan en niet met de SW10. Als je R32 variant zou nemen dan kan je opeens wel PUZ-SHWM60/80/100/120 aan koppelen.
Maar interesting voor mensen met over te zware of te lichte units. Niet aan beginnen als je niet precies weet wat je doet btw. Let op dat je evt koelvloeistof moet toevoegen als je bijv van 8 naar 14 gaat. Bij modellen met zelfde hoeveelheid koelvloeistof zou het gewoon probleemloos kunnen.
[ Voor 13% gewijzigd door xoror op 06-01-2025 12:22 ]
Eenvoudig + Goedkoop Mitsubishi Warmtepomp uitlezen/besturen met een ESP32
WP: ME SUZ-SWM80VA + ERST20D-VM2D || PV: 4500Wp ZWW || BENG, Rc6 rondom, tripple glas, WTW, 165m2 verwarmd || Gasloos sinds sep 2023
6 mins bij mij volgens de WP, wanneer Tr=Ta is lijkt hij te vinden dat het afgelopen is.Dsbwouter schreef op maandag 6 januari 2025 @ 10:02:
Goedemorgen, ik probeer te achterhalen hoeveel tijd ik nou daadwerkelijk kwijt ben aan een defrost. is het zo dat wanneer de ta na de defrost weer boven tr voor de defrost is dat je dan weer effectief aan het verwarmen bent?
/f/image/Oj9L4fnfd1ck1iMWlIrVtEpl.png?f=fotoalbum_large)
[ Voor 4% gewijzigd door xoror op 06-01-2025 10:14 ]
Eenvoudig + Goedkoop Mitsubishi Warmtepomp uitlezen/besturen met een ESP32
Bedoel echt de totale tijd dat je niet verwarmd. Defrost zelf is bij mij ook 6/7m maar je bent daarna natuurlijk eerst je defrost aan het compenseren voordat je echt weer verwarmd. Voordat mijn ta weer op hetzelfde zit als voor de defrost duurt wel ff. Maar volgens mij ben je weer effectief aan het verwarmen als je ta boven je tr zit wat deze was voor de defrosts.
Zie nu dat jij na 6m ook al weer over je tr heengaat en dat deze helemaal niet gezakt is. Bij mij ziet dit er toch wel iets anders uit
:strip_exif()/f/image/wWvc2WVgJGNq3G0fwWQPCOe4.jpg?f=fotoalbum_large)
SebastiaanPs in "Mitsubishi Electric Ecodan Lucht/Water Warmtepompen"
WP: ME PUHZ-SW75YAA+EHST20D-VM2C2+ESP | EVSE: SmartEVSE v2 | PV: 11kWp Growatt
Die had ik idd gezien vandaar de vraag of het dan dus betekend dat wanneer ta boven tr voor defrost is het compenseren is. Zo lijkt het althans op die foto maar weet ik dus niet zeker.
Eenvoudig + Goedkoop Mitsubishi Warmtepomp uitlezen/besturen met een ESP32
@SebastiaanPsSebastiaanPs schreef op zondag 5 januari 2025 @ 19:31:
[...]
Had jij nou een packaged unit? Wat bij andere merken een monoblock heet.
Zo ja, dan is mijn hypothese: jouw CV water stroomt door die buitenunit. Tijdens de defrost eerst de koelmodus, je CV water koelt sterk af want er wordt actief warmte onttrokken. Dit is de eerste dip in je grafiek. Op een gegeven moment veel minder omdat de verdamper op temperatuur is (bij mij bereikte deze 26 graden! Tbuiten 1 gr). Je CV water wordt dan minder koud gemaakt door de buitenunit. Zodra de koelmodus stopt en de fan draait koelt dat water opnieuw verder af. Dit is de tweede dip in je grafiek.
Makes sense?
Ik heb zo’n soort “double dip” defrost patroon nog niet eerder gezien hier. Zo ongeveer iedereen heeft splits.
Ja ik heb een monobloc, en warm water wordt in de buitenunit gemaakt, en van daar naar de binnenunit gepompt.
Om e.e.a. te kunnen onderzoeken heb ik in mijn energiemeter data (Beeclear, want de opgeslagen data in de HW kWh meter hebben een zeer lage resolutie) gezocht naar de registratie van een defrost op het moment dat er geen andere grootverbruikers actief waren (wasmachine, droger, vaatwasser, en de EV’s). Kortom de schreenshot (heb voor de duidelijkheid de drie fasen even opgeteld in de Beeclear app) is grotendeels verbruik van de warmtepomp tijdens een defrost. Voor de interpretatie van de chart moet je rekening houden met ca. 400-500W basis verbruik van de woning op dat soort tijdstippen. De hier getoonde defrost is helaas wel een andere dan het eerder geposte temperatuurprofiel, maar het gedrag is identiek.
:strip_exif()/f/image/bZ5E6hv4SZuFvwyIJZUxuRaD.jpg?f=fotoalbum_large)
Hierin zie je dat als de defrost start de compressor stopt, rond 11.16 uur daalt het verbruik tot ca. 500W netto. Ik heb vastgesteld (door de buitenunit te bekijken) dat dan de fan nog op hoge toeren draait. Dus die zal de 500W verklaren. Na ca. 3 minuten, rond 11.19 uur daalt het verbruik verder tot ca. 100 W netto, dit is de waterpomp (die trekt 89W), en de fan stopt dan dus ook, heb ik fysiek vastgesteld, alleen de waterpomp blijft draaien, voor ca. 2 minuten, om 11.22 uur de fan weer start, en het lijkt of de compressor ook weer inschakelt en geleidelijk in 5-6 minuten optoert naar 3000W. Maar er zit een dip van ca. 2 minuten in het verbruikte vermogen rond 11.24 uur, ca. 8 minuten na de start van de defrost.
Als je dit vergelijkt met de temperatuurcurve die ik eerder gepost had dan is duidelijk dat de temperatuurdaling in de eerste ruim 2,5-3 minuten overeenkomt met het ontdooien van de wisselaar, terwijl de fan draait. Dan daalt de temperatuur verder als de fan stopt, maar de waterpomp doordraait. Je zou eigenlijk moeten concluderen lijkt me dat de dip in het verbruik rond 11.24 uur overeenkomt met de daling van dT ca. 7-8 minuten na de start van de defrost, maar het lijkt uit het totale verbruik dat de compressor dan al draait, maar nog op laag vermogen.
Zou de dip in de temperatuur curve, die wat lijkt op een tweede defrost dan het gevolg zijn van het op flink vermogen draaien van de fan en waterpomp, terwijl de compressor dan het water nog niet voldoende kan verwarmen? Maar waarom stijgt dan vanaf ca. 4 minuten na de start van de defrost de temperatuur weer even, voor ca. 2 minuten?
Kortom, niet alles is al kristalhelder. Het lijkt een kwestie van timing te zijn van optoeren van de compressor en door het systeem pompen van de koude boeggolf.
Mitsubishi Electric PUZ-WM 112YAA; ERPT20X-VM2E; PV 3900 Wp ZW, 3900 Wp NW
/f/image/MitaTi9XNESBzZHSsP3QIxKX.png?f=fotoalbum_large)
Gibson S-1, Godin Multiac ACS SA, Camps Cut 500S, Roland Jazz Chorus-120 , King Tempo II 607, TMS320C10, SAM4L
Hier nog wat beloofde data:
/f/image/rquZegRLilPWvthFSnxg9S8p.png?f=fotoalbum_large)
Ik heb de data proberen te selecteren met 0 defrost, veel defrost, legionella etc.
Je ziet dat mijn estimation vrij dicht bij de WP data zit. Dus ik denk dat ze de defrost niet mee tellen.
5 jan was een aparte dag, veel defrost in de nacht en vanaf de middag 10c. Dus toen heb ik 10kW lopen outputten om te bufferen, vandaar de hoge post voor verwarmen.
Ik vind dus de kale integraal zonder correctie beter aangezien we die warmte daadwerkelijk onttrekken en dus gebruik ik die waarde als sensor waarde.
[ Voor 21% gewijzigd door xoror op 06-01-2025 17:25 ]
Eenvoudig + Goedkoop Mitsubishi Warmtepomp uitlezen/besturen met een ESP32
Ik lees hier dat er een nieuwe Firmware versie 20.01 is die e.e.a. verbetert. Vraag is hoe kan ik updaten?
Voila:Draadloosdoos schreef op maandag 6 januari 2025 @ 17:33:
Mijn warmtepomp EHSD-VM2D (FTC6) + SUZ-SWM40VA heeft veel defrosts bij de nu wat koudere dagen en spendeert daar zoveel tijd aan dat er nauwelijks tijd overblijft om het huis op temperatuur te krijgen. Heb ook de indruk dat dat enigszins overdreven is want ik zie geen ijs in de buitenunit.
Ik lees hier dat er een nieuwe Firmware versie 20.01 is die e.e.a. verbetert. Vraag is hoe kan ik updaten?
HaTe in "Mitsubishi Electric Ecodan Lucht/Water Warmtepompen"
SUZ-SWM80VA & ERSD-VM2D, 200L SWW, 5330Wp O 45°, 2870Wp W 45°, 820Wp Z 10°, Zendure 2400AC 8,64kWh thuisbatterij, Fresh-r on the wall compac WTW
Even hier reclame maken voor de ESPHome modbus sniffer op het €15 boardje van @thehog door @m10tech voor het afluisteren van de modbus van de Quatt warmtepomp.SebastiaanPs schreef op zondag 5 januari 2025 @ 15:34:
[...]
Ik ben bang dat we hier iemand voor nodig hebben met een Procon of ESP32 die met een hoge resolutie tijdens een defrost alle waarden registreert, inclusief status unit, Ta, Tr, flow, fan speed, compressor rate, opgenomen vermogen.
Ik denk dat die combinatie ook op bijvoorbeeld jullie Mitsubishi warmtepompen veel inzicht kan geven
https://github.com/M10tech/Quatt-sniffer
m10tech schreef op vrijdag 20 december 2024 @ 18:56
m10tech schreef op vrijdag 20 december 2024 @ 23:10
En ik verwacht dat wij voor een eigen besturing van de Quatt veel kunnen leren van wat jullie hier de Mitsubishi wp topics al kunnen
[ Voor 21% gewijzigd door TeslaNerd op 06-01-2025 18:59 ]
120m2 bovenwoning met 6 radiatoren en vvw in de badkamer. Intergas HRE 36/30A met Honeywell Round Modulation en Quatt hybrid op het dak van de dakkapel
https://climatizzazione.m....25%20-%20FULL%20LIST.pdf
Wat we wel sniffen en proxy'en zijn de cn105 cmds, de interface lijkt op die bij panasonic. We hebben daar proxy software voor gemaakt om die af te luisteren vergelijkbaar wat @thehog heeft gedaan. Sterker nog, je kan mijn esp32 impl gewoon draaien op heishamon v5 en proxy gebruiken ;-) Gewoon officieel ondersteund
Eenvoudig + Goedkoop Mitsubishi Warmtepomp uitlezen/besturen met een ESP32
Dank!xoror schreef op maandag 6 januari 2025 @ 17:19:
@SebastiaanPs
Hier nog wat beloofde data:
[Afbeelding]
Ik heb de data proberen te selecteren met 0 defrost, veel defrost, legionella etc.
Je ziet dat mijn estimation vrij dicht bij de WP data zit. Dus ik denk dat ze de defrost niet mee tellen.
5 jan was een aparte dag, veel defrost in de nacht en vanaf de middag 10c. Dus toen heb ik 10kW lopen outputten om te bufferen, vandaar de hoge post voor verwarmen.
Ik vind dus de kale integraal zonder correctie beter aangezien we die warmte daadwerkelijk onttrekken en dus gebruik ik die waarde als sensor waarde.
De kale integraal telt zowel positief thermisch vermogen (verwarmen) als negatief thermisch vermogen (warmte onttrekken) mee toch?
Dus kale integraal is netto toegevoegde warmte en deze komt op dagen met defrosts niet goed overeen met de WP data. Als je de onttrokken warmte door defrosts erbij optelt dan komt het wel overeen?
Conclusie de Mitsu data rekent alle verwarming mee, zonder de onttrokken warmte door defrosts daarop in mindering te brengen. Correct?
Ik heb overigens nog niet één warmtepomp gezien die dit doet.
Dit noemde @Andrehj recent eens de Dieselgate van warmtepompen, al is de grootte van het effect daar misschien wat te beperkt voor (vind ik)
WP: Mitsubishi Electric SUZ-SWM80VA2 + ERSD-VM2D. PV 3330 Wp. Huis 1931, gasloos sinds jan '24.
Dankjewel voor deze korte maar zeer nuttige samenvatting van hoe ver jullie al zijn.xoror schreef op maandag 6 januari 2025 @ 19:07:
@TeslaNerd Alleen is de modbus via procon volledig gedocumenteerd
https://climatizzazione.m....25%20-%20FULL%20LIST.pdf
Wat we wel sniffen en proxy'en zijn de cn105 cmds, de interface lijkt op die bij panasonic. We hebben daar proxy software voor gemaakt om die af te luisteren vergelijkbaar wat @thehog heeft gedaan. Sterker nog, je kan mijn esp32 impl gewoon draaien op heishamon v5 en proxy gebruiken ;-) Gewoon officieel ondersteund
De techniek in de verschillende warmtepompen van Mitsubishi, Panasonic en ook Quatt is zeer vergelijkbaar en met wat interfacing verwacht ik dat veel goede besturingsoplossingen die tweakers voor bijvoorbeeld een Mitsubishi hebben bedacht dan ook kunnen worden gebruikt door tweakers met een vergelijkbare meet & regelvraag maar met een warmtepomp van een ander merk
120m2 bovenwoning met 6 radiatoren en vvw in de badkamer. Intergas HRE 36/30A met Honeywell Round Modulation en Quatt hybrid op het dak van de dakkapel
Ja gecorrigeerd is dus kale integraal + #defrost * 0.4khwSebastiaanPs schreef op maandag 6 januari 2025 @ 19:41:
[...]
Dank!
De kale integraal telt zowel positief thermisch vermogen (verwarmen) als negatief thermisch vermogen (warmte onttrekken) mee toch?
Dus kale integraal is netto toegevoegde warmte en deze komt op dagen met defrosts niet goed overeen met de WP data. Als je de onttrokken warmte door defrosts erbij optelt dan komt het wel overeen?
Conclusie de Mitsu data rekent alle verwarming mee, zonder de onttrokken warmte door defrosts daarop in mindering te brengen. Correct?
Ik heb overigens nog niet één warmtepomp gezien die dit doet.
Dit noemde @Andrehj recent eens de Dieselgate van warmtepompen, al is de grootte van het effect daar misschien wat te beperkt voor (vind ik)
Van wat ik zie rekent hij het dus niet mee. Want ik zit er veels te dicht op als ik het corrigeer.
Eenvoudig + Goedkoop Mitsubishi Warmtepomp uitlezen/besturen met een ESP32
Vandaag lekker de boel opgestookt, nu een mooie basis gemaakt voor de aankomende koude periode.xoror schreef op zondag 5 januari 2025 @ 19:57:
@DGR en nu Ta verhogen tot max van je unitmijn sw75yaa heeft uren 10kW lopen stampen.
Tr is nu op 23.5 gekomen, dus ik ben er alweer bijna. Morgen is ook nog warm, dus opstoken die handel en lekker bufferen en dan als het koud is op hoge flow en lage delta T draaien.
Stookte met 30 graden Ta de hut helemaal warm, nu terug gezet naar vaste Ta van 28 graden met een Tr van 24 volgens mij een nette delta T.
Nou, vooruit dan: Voor de liefhebbers wat detail-plaatjes van een defrost (klikbaar voor grote versie). Ik heb niet zo'n mooie dikke vloer zoals @xoror , dus bij mij zakt de retour behoorlijk in tijdens een defrost. (beneden 42 m2 vloerverwarming als bijverwarming, aangevuld met 1 T30 en 1 Jaga T16 + fans. Boven verwarmen we alleen op 2 slaapkamers van de kinderen met 2 flinke Jaga's + fans (nou ja, en nog een klein lusje vloerverwarming in de badkamer, maar die is vrij klein, dus dat telt nauwelijks mee).SebastiaanPs schreef op zondag 5 januari 2025 @ 15:34:
[...]
Ik ben bang dat we hier iemand voor nodig hebben met een Procon of ESP32 die met een hoge resolutie tijdens een defrost alle waarden registreert, inclusief status unit, Ta, Tr, flow, fan speed, compressor rate, opgenomen vermogen.
Metingen vanuit de Procon (met tussenpauzes van 1 seconde) en van een MID-gecertificeerde kwh-meter (1 x per seconde):
Defrost (overzicht + detail):
/f/image/N6dS481gxD9q4I136kShNBmC.png?f=fotoalbum_medium)
/f/image/A9divCrZiQ30Savlbxp6HKtx.png?f=fotoalbum_medium)
En bijbehorend stroomverbruik:
/f/image/QVnN3WqMZm3n2MRcURnEzuJ7.png?f=fotoalbum_medium)
/f/image/V0UBkyFwueSXzCHtapzgDmfa.png?f=fotoalbum_medium)
Met dank aan @ocajocaj schreef op maandag 6 januari 2025 @ 20:54:
[...]
Nou, vooruit dan: Voor de liefhebbers wat detail-plaatjes van een defrost (klikbaar voor grote versie). Ik heb niet zo'n mooie dikke vloer zoals @xoror , dus bij mij zakt de retour behoorlijk in tijdens een defrost. (beneden 42 m2 vloerverwarming als bijverwarming, aangevuld met 1 T30 en 1 Jaga T16 + fans. Boven verwarmen we alleen op 2 slaapkamers van de kinderen met 2 flinke Jaga's + fans (nou ja, en nog een klein lusje vloerverwarming in de badkamer, maar die is vrij klein, dus dat telt nauwelijks mee).
Metingen vanuit de Procon (met tussenpauzes van 1 seconde) en van een MID-gecertificeerde kwh-meter (1 x per seconde):
Defrost (overzicht + detail):
[Afbeelding]
[Afbeelding]
En bijbehorend stroomverbruik:
[Afbeelding]
[Afbeelding]
Overzichtje van hoe een defrost werkt bij Mitsubishi Electric
(klik voor hogere resolutie)
/f/image/OXrXGF1HQexaG2UfNZ84sqPr.png?f=fotoalbum_large)
[ Voor 4% gewijzigd door SebastiaanPs op 06-01-2025 21:40 ]
WP: Mitsubishi Electric SUZ-SWM80VA2 + ERSD-VM2D. PV 3330 Wp. Huis 1931, gasloos sinds jan '24.
Kan ik jouw esp32 impl hier ergens terugvinden?xoror schreef op maandag 6 januari 2025 @ 19:07:
@TeslaNerd Alleen is de modbus via procon volledig gedocumenteerd
https://climatizzazione.m....25%20-%20FULL%20LIST.pdf
Wat we wel sniffen en proxy'en zijn de cn105 cmds, de interface lijkt op die bij panasonic. We hebben daar proxy software voor gemaakt om die af te luisteren vergelijkbaar wat @thehog heeft gedaan. Sterker nog, je kan mijn esp32 impl gewoon draaien op heishamon v5 en proxy gebruiken ;-) Gewoon officieel ondersteund
120m2 bovenwoning met 6 radiatoren en vvw in de badkamer. Intergas HRE 36/30A met Honeywell Round Modulation en Quatt hybrid op het dak van de dakkapel
Hier: Mitsubishi Ecodan warmtepomp uitlezen via cn105 + esp32TeslaNerd schreef op maandag 6 januari 2025 @ 21:43:
[...]
Kan ik jouw esp32 impl hier ergens terugvinden?
Sniffen en reverse engineering is prima, maar voor Mitsubishi dus niet echt nodig.
Een integrale oplossing voor meerdere warmtepompen klinkt leuk… maar hoe haalbaar is het en hoe nuttig?
Verduurzamen doe je niet voor je portemonnee, maar voor je kroost. | Huis: A++++ | Zon: SolarEdge 10k Homehub, 13kWp, 19,4kWh accu’s | MV: DucoBox Focus | Warmtepomp: ME Ecodan SW75YAA met EHST20D | Tuin: natuurinclusief | Auto: Audi Q4 etron
Vandaag record COP van ruim 7.1DGR schreef op maandag 6 januari 2025 @ 20:04:
[...]
Vandaag lekker de boel opgestookt, nu een mooie basis gemaakt voor de aankomende koude periode.
Stookte met 30 graden Ta de hut helemaal warm, nu terug gezet naar vaste Ta van 28 graden met een Tr van 24 volgens mij een nette delta T.
Volgens wp 6.91, maar die report 1 kWh meer verbruik dan de homewizard. dus tjah...
Eenvoudig + Goedkoop Mitsubishi Warmtepomp uitlezen/besturen met een ESP32
Ik ben niet zozeer op zoek naar een integrale oplossing maar wel naar het delen van oplossingen voor vergelijkbare meet & regelvragen die gebruikers van warmtepompen van verschillende leveranciers hebben.Miezie schreef op maandag 6 januari 2025 @ 23:51:
[...]
Hier: Mitsubishi Ecodan warmtepomp uitlezen via cn105 + esp32
Sniffen en reverse engineering is prima, maar voor Mitsubishi dus niet echt nodig.
Een integrale oplossing voor meerdere warmtepompen klinkt leuk… maar hoe haalbaar is het en hoe nuttig?
120m2 bovenwoning met 6 radiatoren en vvw in de badkamer. Intergas HRE 36/30A met Honeywell Round Modulation en Quatt hybrid op het dak van de dakkapel
@SebastiaanPs @ocaj @joezztSebastiaanPs schreef op maandag 6 januari 2025 @ 21:38:
[...]
Met dank aan @ocaj
Overzichtje van hoe een defrost werkt bij Mitsubishi Electric![]()
(klik voor hogere resolutie)
[Afbeelding]
Jullie defrost curves zien er echt anders uit dan voor mijn WP.
Alle drie een split, ik heb een mono.
Zou die geprogrammeerd zijn met een andere defrost strategy, omdat immers het CV water in de buitenunit wordt verwarmd.
Kan haast niet anders. Maar wat is dan de technische achtergrond.
Mitsubishi Electric PUZ-WM 112YAA; ERPT20X-VM2E; PV 3900 Wp ZW, 3900 Wp NW
Ondanks de uitgebreide beschrijving toch nog een vraag:HaTe schreef op donderdag 28 juli 2022 @ 20:23:FTC firmwares
Ik heb nu versie 15, 17 en 19 geupload: https://drive.google.com/...1mGcMWAl2tR2e?usp=sharing
Instructies staan in de powerpoint en pdf
Met dank aan @LeonTebbens, @breinonline en @Andrehj
Alles op eigen risico.
Huidige versie checken:
Ecodan remote controller
Service menu/Running information
Request code "190" -> "1700" betekend v17.00
Met dank aan @Andrehj voor de verbeterde instructie:
[Afbeelding]
Update 10-01-2023: v19 geüpload, met dank aan Andrehj
Zie afbeelding in het gequote bericht boven: Bij #12 staat: "Reinsert a SD card". Vraag: Kan dat dezelfde SD card (incl data logging) zijn die je er bij #4 hebt uitgehaald en kan je dan vrolijk verder of moet het data logging kaartje geformatteerd worden en "schoon" worden teruggestoken en moet je bij opstarten van de WP weer door de opstartwizard omdat alle settings weg zijn?
Eenvoudig + Goedkoop Mitsubishi Warmtepomp uitlezen/besturen met een ESP32
Conclusie: *tromgeroffel* *jeverwachthetniet* de WP is te groot


Zelfs dusdanig groot dat bij onze buren die het afgelopen jaar niet naar de WP hebben omgekeken inmiddels al op ruim 20.000 start stops (!!!!) erop hebben zitten. Ruim 8 stops gemiddeld per uur
Met dank aan alle hulp jn dit forum heeft onze warmtepomp er pas slechts 3200 start stops opzitten.

Ik vrees dat dit nog een vervelende discussie met de aannemer en installateur gaat opleveren.
WP: ZCR-140Y-300D / RST30C-VM2ED + PUHZ-SHW140 YHA PV: 4350 WP
Factory zero systeem? Post dan in Problemen met warmtepompsystemen van Factory Zero