Acties:
  • 0 Henk 'm!
GoBieN-Be schreef op donderdag 19 oktober 2023 @ 21:13:
Hier ga ik niet mee akkoord.
AMD platforms zijn een stuk minder zuinig dan Intel in IDLE.
Zoals recente reviews ook aantonen zijn AMD platforms tegenwoordig meer zuinig dan Intel onder belasting.
Context: het gaat hier over zuinige thuisservers. Ten tweede: een lager maximaal belast verbruik tonen reviews al jaren aan (sinds 10th gen), maar de testopzet is verre van realistisch. Een thuisserver draait geen high end desktop processor en wordt nooit tot het uiterste belast over alle cores met testsoftware die voor Intel is geoptimaliseerd in veel gebruikte C compilers.

Dus eens met je dat het over idle gaat. Een zuinige thuisserver draait idle of met een heel beperkte atom/N processor en lage TDP, dus alsnog laag verbruikend.

Acties:
  • 0 Henk 'm!
Wachten... schreef op donderdag 19 oktober 2023 @ 21:56:
[...]

Dank voor je heldere antwoord en je uitleg over stop en disable --now.

Ik heb het net even geprobeerd, en het lijkt wederom weer een heel klein beetje te helpen. Hij schommelt nog steeds wel tot de 18 Watt af en toe, maar hij gaat nu vaker en wat langer naar 4 Watt, en heel soms naar 3 Watt, echter zou ik dus nog steeds verwachten dat hij langer in die idle stand zou blijven, omdat ik nagenoeg nog niks draai. Ik zou dit meer verwachten als ik 4 vms en wat containers heb draaien.
Maar je hebt toch sowieso 1 VM draaien? En die ene VM is niet "geoptimaliseerd" (daarin heb je geen powertop --auto-tune gedaan etc). Daarnaast is het een VM, dus een volledig OS, dat sowieso al overhead geeft. En daarnaast kan een VM niet "synchroniseren" met de hypervisor. Software kan namelijk aan het OS vragen om bv "elke 5 minuten" een stukje code uit te voeren. Dat kan exact elke 5 minuten zijn, maar dat kan ook zijn met een mogelijkheid tot "drift", bv 30 seconden. In dat laatste geval krijgt het OS de mogelijkheid om meerdere van deze taken te synchroniseren waardoor het systeem 1x "wakker" wordt en alle taken doet en daarna weer idle wordt. Doe je dat niet dan is de echte idle tijd dat er helemaal niks gebeurd veel korter doordat continu verschillende programma's / processen zaken willen uitvoeren.

Acties:
  • 0 Henk 'm!

  • JoepG24
  • Registratie: Oktober 2015
  • Laatst online: 23-04 16:46
Metalman schreef op vrijdag 13 oktober 2023 @ 12:13:
[...]

Toevallig heb ik mijn barebone UM480XT gisteren binnen gekregen. Hij staat nu as we speak op mijn bureau te draaien. 2x 16 GB RAM en een Samsung 980 1 TB NVME erin, met alleen een Gigabit netwerkkabel aangesloten. Proxmox geinstalleerd, er draait nu 1 VM op. Idle verbruik is 5.4 Watt volgens mijn Brennenstuhl PM231E. En ik heb nog niets getuned eigenlijk...

Ik ben prettig verrast qua stroomverbruik. Vooraf verbaasde ik me dat ik nauwelijks reviews kon vinden van de 480XT maar voor deze prijs wilde ik het gokje wel wagen. Geen spijt van :)
Ik ben ook aan het kijken naar dit kastje. Is er een specifieke reden waarom je niet voor de optie met meegeleverde geheugen en SSD hebt gekozen? Ik krijg een setje van 32GB en een 512GB volgens mij niet zo simpel los bij elkaar gekocht voor 90 euro.

iRacing Profiel


Acties:
  • 0 Henk 'm!

  • sieuwe
  • Registratie: Mei 2011
  • Laatst online: 10-10 14:27
JoepG24 schreef op vrijdag 20 oktober 2023 @ 10:52:
[...]


Ik ben ook aan het kijken naar dit kastje. Is er een specifieke reden waarom je niet voor de optie met meegeleverde geheugen en SSD hebt gekozen? Ik krijg een setje van 32GB en een 512GB volgens mij niet zo simpel los bij elkaar gekocht voor 90 euro.
Ik heb dezelfde besteld als barebone om de simpele reden dat je dan zelf kiest wat er in zit.
Zo kan je zelf een zuinige SSD kiezen en weet je wat je er in steekt.
Qua performance zijn die standaard meegeleverde dingen meestal ook niet super.

Acties:
  • 0 Henk 'm!

  • Metalman
  • Registratie: December 2003
  • Laatst online: 11-10 19:05
JoepG24 schreef op vrijdag 20 oktober 2023 @ 10:52:
[...]


Ik ben ook aan het kijken naar dit kastje. Is er een specifieke reden waarom je niet voor de optie met meegeleverde geheugen en SSD hebt gekozen? Ik krijg een setje van 32GB en een 512GB volgens mij niet zo simpel los bij elkaar gekocht voor 90 euro.
Zelfde als hierboven, ik kies graag zelf de componenten in mijn systeem. In dit geval een 2 tientjes duurder maar dat neem ik voor lief.

Acties:
  • +1 Henk 'm!
GoBieN-Be schreef op donderdag 19 oktober 2023 @ 21:13:
[...]
Hier ga ik niet mee akkoord.
AMD platforms zijn een stuk minder zuinig dan Intel in IDLE.
Zoals recente reviews ook aantonen zijn AMD platforms tegenwoordig meer zuinig dan Intel onder belasting.
Het hangt erg af van het gebruik ja. Een 7950X is king qua efficiëntie als veel cores worden gebruikt, zeker als je hem in 65W ECO mode draait: daar kan geen Intel CPU tegenop.

Maar dan moet je wel een server hebben die continue belast wordt, anders blijft het toch Intel. Ik heb alleen geen idee of dat vanaf 10% of 50% belasting is.

Mijn server met 12700K is daarom per core teruggeklokt, waarmee ik de efficiëntie van een AM5 CPU krijg.

Een Intel CPU met veel E-cores@2.5Ghz is daarmee erg fijn als server: zuinig in idle en efficiënt onder belasting. Een 100% belastte E-core@2.5Ghz doet ca 3W package power.

Material 3 Thema's voor HA | Swiss Army Knife custom card voor HA | AmoebeLabs


Acties:
  • 0 Henk 'm!

  • Mich
  • Registratie: December 2000
  • Laatst online: 12:27
Wachten... schreef op donderdag 19 oktober 2023 @ 10:14:
Zijn er nog Tweaks die ik na kan lopen op mijn DELL optiplex? Ik draai nu momenteel een VM met een kale home assistant installatie, en 3 containers die ik wil draaien (maar niks geconfigureerd) en mijn systeem gaat naar 5 Watt idle, maar schommelt nog wat. (Zie onderste stuk)

Wat ik al heb gedaan is het volgende:
  • Bios nagelopen in hoeverre in alles kon vinden in de bios wegens andere benamingen
  • Wifi kaart in bios uitgezet (heeft het nog zin om de module fysiek te verwijderen?
  • Alles losgekoppeld qua poorten zoals scherm, toetsenbord, muis etc.
  • Deze post gevolgd om alles in powersave modes te draaien
Nu is 5 Watt niet heel veel, maar ik lees met dezelfde pc geregeld idle standen van 2 of 3 Watt.
Wat ik nog niet heb gedaan, maar waarvan ik ook niet precies weet wat het doet en of het werkt:
  • Ongebruikte SATA poorten uitzetten in de BIOS (2 stuks)
  • Powertop: Dit is helemaal nieuw voor mij, dus geen idee wat het doet, en of het wat doet. Ik lees alleen in het Proxmox topic, dat dit juist ook geregeld problemen kan geven
  • Eventuele specifieke BIOS settings die ik de DELL bios zitten?
  • Nog andere power settings in Porxmox zelf?
Wattage schommelt wat (zonder geconfigureerde VM en Containers
Wat mij nog het meeste tegen staat, is dat ondanks ik nog geen enkele container of VM heb geconfigureerd, de wattage wat schommelt tussen de 5 en de 20 Watt, die gebeurt om de paar seconden. Hij is dus nooit lang in idle modus. Ik heb alleen geen idee of dat normaal is. Ik zou zelf zeggen, omdat ik nog niks geconfigureerd heb, dat hij best lang in idle zou moeten staan.
Ik draai ook proxmox en heb ook die schommelingen. Het heeft zoals al gezegd is te maken met de stats van proxmox. Je kan dit uitzetten. Helemaal 100% kom je er niet van af volgens mij. Bij mij zorgde het voor pieken van 3.2 naar 7.xx ofzo. Ook elke 4 a 5 seconden.

Ik ben ooit een zoektocht gestart of ik die tijd kon verlengen naar bijv. 60 seconden maar kon het niet echt vinden.

Acties:
  • 0 Henk 'm!

  • Wachten...
  • Registratie: Januari 2008
  • Laatst online: 13:01
Mich schreef op vrijdag 20 oktober 2023 @ 11:29:
[...]


Ik draai ook proxmox en heb ook die schommelingen. Het heeft zoals al gezegd is te maken met de stats van proxmox. Je kan dit uitzetten. Helemaal 100% kom je er niet van af volgens mij. Bij mij zorgde het voor pieken van 3.2 naar 7.xx ofzo. Ook elke 4 a 5 seconden.

Ik ben ooit een zoektocht gestart of ik die tijd kon verlengen naar bijv. 60 seconden maar kon het niet echt vinden.
Draai(de) je daar dan ook home assistant op?

Ik ga het straks zelf nog wel even testen, maar ik kan me niet voorstellen dat die HA die ik hem draaien voor deze spikes zorgt.

Een paar Watt verschil met een 'kaal' systeem heb ik niet zoveel moeite mee, maar dit is gewoon teveel naar mijn mening.

Misschien moet ik het anders toch weer even zoeken in het zuinige server topic.

Als je dit kunt lezen, dan werkt mij Signature!


Acties:
  • 0 Henk 'm!
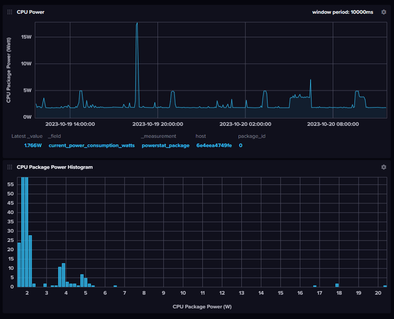
@Wachten... . Ik gebruik geen Proxmox, maar Ubuntu icm 30 containers.

Ik monitor mijn systeem met Influxdb en Telegraf. dat doe ik 1x per minuut om het energieverbruik (Package Power) te monitoren. Op deze manier heb ik het systeem ook lopen tunen.

Ook ik heb af en toe pieken, maar die stellen niet veel voor als je naar het histogram kijkt: daar ligt het gros van de metingen nog steeds rond/onder de 2W.

Je ziet ook de backups van Crashplan die vaak 1 E core op 100% belasten: dat zijn de stukken in de bovenste grafiek die 5W verbruiken. De echte pieken (20W) zijn van een P-core die af en toe iets doet...

Afbeeldingslocatie: https://tweakers.net/i/1uopxZ2CO3_nOiQcKc34Qarr6c0=/800x/filters:strip_exif()/f/image/k44BxXnJhwHBpKX9KVgbsRdw.png?f=fotoalbum_large

Besef wel dat ik de maximale frequentie van ALLE cores heb beperkt om de "zuipstand" van een moderne Intel CPU te voorkomen. Ook heb ik langdurige zaken (zoals de backups) op de E-cores lopen. Op de P-cores zou dit al snel het dubbele aan energie kosten.

Material 3 Thema's voor HA | Swiss Army Knife custom card voor HA | AmoebeLabs


Acties:
  • +2 Henk 'm!
1. Geen Proxmox gebruiken :+
2. Geen VMs gebruiken maar LXC
3. Combinatie van alle genoemde services stoppen als je zonder "kunt" (iemand die elke dag naar de stats kijkt zal die service nirt stoppen)
4. Standaard riedel met powertop, CPU governor, ... Uiteindelijk blijft het toch Debian

Overigens ben ik zelf juist van Proxmox af aan het bewegen.

Acties:
  • 0 Henk 'm!

  • Mich
  • Registratie: December 2000
  • Laatst online: 12:27
Wachten... schreef op vrijdag 20 oktober 2023 @ 11:39:
[...]


Draai(de) je daar dan ook home assistant op?

Ik ga het straks zelf nog wel even testen, maar ik kan me niet voorstellen dat die HA die ik hem draaien voor deze spikes zorgt.

Een paar Watt verschil met een 'kaal' systeem heb ik niet zoveel moeite mee, maar dit is gewoon teveel naar mijn mening.

Misschien moet ik het anders toch weer even zoeken in het zuinige server topic.
Ik reageerde op het stukje dat je wattage schommelt bij geen containers. Die pieken in verbruik ligt niet aan containers of de hoeveelheid containers. Die statd module leest om de paar seconden een hoop info en schrijft info. Volgens mij kan hij ook je schijf uit een slaapstand halen omdat hij bekijkt hoeveel ruimte er nog vrij is.

Ik heb 3 machines draaien. OPNsense, nextcloud en een smart home machine. In mijn smart home draait o.a. Home Assistant op Debian. Samen met o.a. node-red, zigbee2mqtt, zwave, mqtt zelf en nog een paar. Mijn totale verbruik neemt toe van 3.2 naar rond de 7 of 8 W dacht ik. Sinds kort is mijn OPNsense ook echt actief bezig (gebruikte tot voor kort nog mijn oude router), dus zou eigenlijk nieuwe metingen moeten doen.

Acties:
  • 0 Henk 'm!
RobertMe schreef op vrijdag 20 oktober 2023 @ 11:47:
[...]

1. Geen Proxmox gebruiken :+
2. Geen VMs gebruiken maar LXC
3. Combinatie van alle genoemde services stoppen als je zonder "kunt" (iemand die elke dag naar de stats kijkt zal die service nirt stoppen)
4. Standaard riedel met powertop, CPU governor, ... Uiteindelijk blijft het toch Debian

Overigens ben ik zelf juist van Proxmox af aan het bewegen.
Ik heb in het begin complete VMs omgezet naar docker. Het suc6 hangt wel beetje af van wat de VM gebruikt aan opstartspul (systemd/init), maar iha was dit mogelijk.

Ik keek naar het OS en de geinstalleerde applicaties/libraries en bouwde daarmee een eigen docker container. Op dit ogenblik heb ik bijv complete ISP omgevingen om wordpress sites te draaien simpelweg in een container zitten, inclusief het management dashboard om sites aan te maken, PHP in te stellen, databases aan te maken, etc.

Ik moest enkel ervoor zorgen dat de juiste folders ook persistent zijn, en een eigen opstartscript maken om bij een herstart van de container (AlmaLinux gebaseerd) ervoor te zorgen dat de nodige taken ook opstarten. Dat werkt niet 100% feilloos omdat mySQL nog wel eens kuren heeft, maar zo vaak herstart mijn server niet gelukkig.

Het verschil in resourcegebruik (RAM en CPU) is belachelijk, dus ik wil eigenlijk NOOIT meer met VMs te maken hebben als het ff kan. Voorheen pastte alles met hangen en wurgen binnen 16GB, en nu met een sloot containers meer zit ik aan de 9-11GB in gebruik.
Met de 32GB die er nu inzit (enkel latje) heb ik dus 20GB aan cache ter beschikking :D

[ Voor 10% gewijzigd door Mars Warrior op 20-10-2023 12:01 ]

Material 3 Thema's voor HA | Swiss Army Knife custom card voor HA | AmoebeLabs


Acties:
  • 0 Henk 'm!

  • JoepG24
  • Registratie: Oktober 2015
  • Laatst online: 23-04 16:46
sieuwe schreef op vrijdag 20 oktober 2023 @ 10:58:
[...]

Ik heb dezelfde besteld als barebone om de simpele reden dat je dan zelf kiest wat er in zit.
Zo kan je zelf een zuinige SSD kiezen en weet je wat je er in steekt.
Qua performance zijn die standaard meegeleverde dingen meestal ook niet super.
Dank voor de snelle reacties. Mag ik vragen voor welke so-dimm en SSD je zelf hebt gekozen?

iRacing Profiel


Acties:
  • +3 Henk 'm!

  • Mich
  • Registratie: December 2000
  • Laatst online: 12:27
Bij deze de tweaks die ik gedaan heb. Ze komen hoofdzakelijk uit deze guide: https://github.com/ehlesp...0Table%20Of%20Contents.md

Staan trouwens nog veel meer nuttige tips en info in voor optimalisaties.


ZFS requires a lot of RAM we cannot afford in such a small server as the one used in this guide series. Ceph, on the other hand, is impossible to use with just one standalone node.
code:
1
2
3
sudo systemctl disable --now zfs-mount.service zfs-share.service zfs-volume-wait.service zfs-zed.service zfs-import.target zfs-volumes.target zfs.target ceph-fuse.target ceph.target

sudo systemctl mask --now ceph.target


The spiceproxy service allows SPICE clients to connect to virtual machines and containers with graphical environments. Since in this guide series we're not planning to have graphical environments running in our VMs or containers, let's disable this proxy.

code:
1
sudo systemctl mask --now spiceproxy


Since we're working just with a standalone node, doesn't make much sense to have cluster or high availability related services running for nothing.

code:
1
sudo systemctl disable --now pve-ha-crm pve-ha-lrm corosync


Disabling RPC services
Since we're not using NFS in our standalone node, here you'll see how to disable all of its related services or daemons.

https://github.com/ehlesp...md#disabling-rpc-services

Afbeeldingslocatie: https://tweakers.net/i/ZoSg0-3db_Woa6-5-XfrXPYZO8g=/full-fit-in/4000x4000/filters:no_upscale():fill(white):strip_exif()/f/image/u9EdkxvVq7FbOcNZT1YmOULv.png?f=user_large

Zet "use tablet for pointer" op no voor elke vm die je hebt aangemaakt.

De service die het meeste verbruikt is pvestatd. Die kan je ook uitzetten, maar dan heb je 0 info over je vm's. Opzich niet erg als alles eenmaal goed draait. En hier nog wat info over alle services.


Nog een aanvulling:

code:
1
systemctl stop pvestatd pve-ha-crm pve-ha-lrm pve-firewall pvefw-logger corosync spiceproxy

and still start VMs in the GUI. Some things like the icons in the resource tree, however, won't work. You could go on and do

code:
1
systemctl stop pveproxy pvedaemon pvebanner

In this case the web interface is not working anymore, but you can still start and stop VMs via SSH.

[ Voor 11% gewijzigd door Mich op 20-10-2023 12:15 ]


Acties:
  • 0 Henk 'm!

  • Wachten...
  • Registratie: Januari 2008
  • Laatst online: 13:01
Mars Warrior schreef op vrijdag 20 oktober 2023 @ 11:45:
@Wachten... . Ik gebruik geen Proxmox, maar Ubuntu icm 30 containers.

Ik monitor mijn systeem met Influxdb en Telegraf. dat doe ik 1x per minuut om het energieverbruik (Package Power) te monitoren. Op deze manier heb ik het systeem ook lopen tunen.

Ook ik heb af en toe pieken, maar die stellen niet veel voor als je naar het histogram kijkt: daar ligt het gros van de metingen nog steeds rond/onder de 2W.

Je ziet ook de backups van Crashplan die vaak 1 E core op 100% belasten: dat zijn de stukken in de bovenste grafiek die 5W verbruiken. De echte pieken (20W) zijn van een P-core die af en toe iets doet...

[Afbeelding]

Besef wel dat ik de maximale frequentie van ALLE cores heb beperkt om de "zuipstand" van een moderne Intel CPU te voorkomen. Ook heb ik langdurige zaken (zoals de backups) op de E-cores lopen. Op de P-cores zou dit al snel het dubbele aan energie kosten.
Ja, maar kun je nagaan, ik draai hier enkel een hele simpele HA in een vm en heb zelfs dan een hoger verbruik en ook nog eens spikes naar circa 18 a 20 Watt.

Ik heb zoveel mogelijk al uitgezet in de bios en wat power safe settings gedaan in Proxmox, maar niks helpt tot nu toe.

Als je dit kunt lezen, dan werkt mij Signature!


Acties:
  • 0 Henk 'm!

  • jvwou123
  • Registratie: Maart 2002
  • Laatst online: 11:53
Ik heb nu proxmox op een deskmini draaien met een AMD 4560 er in. Draait op zich prima.
Ik lees her en der (ook hier boven) dat ubuntu met docker zuiniger is. Dat geloof ik direct. Maar er is 1 VM die ik denk ik niet in de docker krijg: Windows 10. Voor een paar dingen heb ik gewoon Windows nodig. Onder andere voor PRTG (ik weet het: dat kan ook met andere tools). Maar voor het werk heb ik graag een speeltuintje voor PRTG.

Hebben jullie een goed alternatief om toch Windows virtueel te kunnen draaien op een ubuntu?

(ik heb ook Home Assistant in een VM nu, maar dat kan prima in een losse docker, en de addon's kunnen ook prima een andere losse dockers).

Hoeveel watt gaat het me ongeveer besparen? De debian/proxmox doet nu iets van 10-12 watt.

Acties:
  • 0 Henk 'm!

  • Church of Noise
  • Registratie: April 2006
  • Laatst online: 09:30

Church of Noise

Drive it like you stole it

Wachten... schreef op vrijdag 20 oktober 2023 @ 12:11:
[...]


Ja, maar kun je nagaan, ik draai hier enkel een hele simpele HA in een vm en heb zelfs dan een hoger verbruik en ook nog eens spikes naar circa 18 a 20 Watt.

Ik heb zoveel mogelijk al uitgezet in de bios en wat power safe settings gedaan in Proxmox, maar niks helpt tot nu toe.
Draai je echt enkel ha? Dan zou ik Debian, of zelfs DietPi (een lightweight versie van Debian) plus ha supervised draaien... Ben je van al die overhead af. Draait hier als een zonnetje.

Acties:
  • +1 Henk 'm!

  • Wachten...
  • Registratie: Januari 2008
  • Laatst online: 13:01
Church of Noise schreef op vrijdag 20 oktober 2023 @ 12:29:
[...]

Draai je echt enkel ha? Dan zou ik Debian, of zelfs DietPi (een lightweight versie van Debian) plus ha supervised draaien... Ben je van al die overhead af. Draait hier als een zonnetje.
Ik ga straks eerst eens die HA uitzetten en zien wat dat doet. Ik ga naast HA ook nog een zooi containers draaien op Proxmox, dus niet alleen HA.

Als je dit kunt lezen, dan werkt mij Signature!


Acties:
  • 0 Henk 'm!

  • sieuwe
  • Registratie: Mei 2011
  • Laatst online: 10-10 14:27
JoepG24 schreef op vrijdag 20 oktober 2023 @ 11:59:
[...]


Dank voor de snelle reacties. Mag ik vragen voor welke so-dimm en SSD je zelf hebt gekozen?
Geheugen heb ik nog niet gekozen.
Voor de SSD heb ik de 980 Pro 1TB van Samsung besteld.
De UM480 XT is nog niet binnen, leverdatum is half november volgens Minisforum.

Acties:
  • 0 Henk 'm!

  • audiojunk
  • Registratie: December 2000
  • Laatst online: 12:46
sieuwe schreef op vrijdag 20 oktober 2023 @ 12:50:
[...]
De UM480 XT is nog niet binnen, leverdatum is half november volgens Minisforum.
Waar zie jij de leverdatum?

Metallicgear Neo micro,AMD Ryzen 7 5700G,ASUS ROG Strix B550-I Gaming, Crucial DDR4 2x8GB,PC3600, Samsung 980Pro 1 TB ,2x Seagate ST4000LM024 SATA 4TB 2.5 ,be quiet Efficient F1 350W, be quiet! Dark Rock 4


Acties:
  • +1 Henk 'm!

  • sieuwe
  • Registratie: Mei 2011
  • Laatst online: 10-10 14:27
audiojunk schreef op vrijdag 20 oktober 2023 @ 13:23:
[...]


Waar zie jij de leverdatum?
Navragen via de chat op je bestelpagina.
Ik kreeg de melding dat de voorraad in het magazijn in Duitsland was uitgeput.
Als je dan je bestelnummer door geeft, dan zoeken ze het op voor je.

Acties:
  • +1 Henk 'm!
jvwou123 schreef op vrijdag 20 oktober 2023 @ 12:15:
Ik heb nu proxmox op een deskmini draaien met een AMD 4560 er in. Draait op zich prima.
Ik lees her en der (ook hier boven) dat ubuntu met docker zuiniger is. Dat geloof ik direct. Maar er is 1 VM die ik denk ik niet in de docker krijg: Windows 10. Voor een paar dingen heb ik gewoon Windows nodig. Onder andere voor PRTG (ik weet het: dat kan ook met andere tools). Maar voor het werk heb ik graag een speeltuintje voor PRTG.

Hebben jullie een goed alternatief om toch Windows virtueel te kunnen draaien op een ubuntu?

(ik heb ook Home Assistant in een VM nu, maar dat kan prima in een losse docker, en de addon's kunnen ook prima een andere losse dockers).

Hoeveel watt gaat het me ongeveer besparen? De debian/proxmox doet nu iets van 10-12 watt.
Ik denk dat als je perse een Windows VM nodig hebt, je met 10W idle heel tevreden mag zijn.
Allerlei complexe aanpassingen aan je setup doen om een paar watt er af te schafen is in mijn ogen de moeite dan niet waard.

Even niets...


Acties:
  • +1 Henk 'm!

  • dcm360
  • Registratie: December 2006
  • Niet online

dcm360

Moderator Discord

HD7767 powered

Mich schreef op vrijdag 20 oktober 2023 @ 12:05:
[...]

ZFS requires a lot of RAM we cannot afford in such a small server as the one used in this guide series. Ceph, on the other hand, is impossible to use with just one standalone node.
code:
1
2
3
sudo systemctl disable --now zfs-mount.service zfs-share.service zfs-volume-wait.service zfs-zed.service zfs-import.target zfs-volumes.target zfs.target ceph-fuse.target ceph.target

sudo systemctl mask --now ceph.target
Dit zijn gewoon wijzigingen die ik in de praktijk van harte kan afraden. Op Zed na zijn dit alleen units die wat doen tijdens het bootproces en voor de rest geen enkele invloed hebben op de werking van het systeem (nouja, totdat je een keer een schijf met ZFS aansluit, dan is het systeem brak).

Acties:
  • 0 Henk 'm!

  • Wachten...
  • Registratie: Januari 2008
  • Laatst online: 13:01
Church of Noise schreef op vrijdag 20 oktober 2023 @ 12:29:
[...]

Draai je echt enkel ha? Dan zou ik Debian, of zelfs DietPi (een lightweight versie van Debian) plus ha supervised draaien... Ben je van al die overhead af. Draait hier als een zonnetje.
@Mars Warrior

Ik heb nu alles uitgezet, qua VMs en containers, en alhoewel het laagste verbruik wat is gezakt (zit meerstal op de 2 of 3 Watt) Blijven de wattage schommelingen bestaan tot soms net boven de 20 Watt.

Het ligt dus niet aan de VMs of containers en ik verwacht ook niet echt dat ik heel veel uit Proxmox kan halen, aangezien ik daar al wat dingen heb aangepast zoals powertop.

Is er toch nog iets anders waar ik naar kan kijken, en wat de schommelingen kan veroorzaken? Ik snap er echt werkelijk niks van dat een systeem zonder ook maar iets te draaien zulke schommelingen geeft.

Als je dit kunt lezen, dan werkt mij Signature!


Acties:
  • 0 Henk 'm!

  • Mich
  • Registratie: December 2000
  • Laatst online: 12:27
Wachten... schreef op vrijdag 20 oktober 2023 @ 14:19:
[...]


@Mars Warrior

Ik heb nu alles uitgezet, qua VMs en containers, en alhoewel het laagste verbruik wat is gezakt (zit meerstal op de 2 of 3 Watt) Blijven de wattage schommelingen bestaan tot soms net boven de 20 Watt.

Het ligt dus niet aan de VMs of containers en ik verwacht ook niet echt dat ik heel veel uit Proxmox kan halen, aangezien ik daar al wat dingen heb aangepast zoals powertop.

Is er toch nog iets anders waar ik naar kan kijken, en wat de schommelingen kan veroorzaken? Ik snap er echt werkelijk niks van dat een systeem zonder ook maar iets te draaien zulke schommelingen geeft.
https://gathering.tweakers.net/forum/view_message/76899120

Heb je uit mijn post wat ik schrijf bij aanvulling al uitgevoerd via de command line? Wat is je verbruik nadat je al die services hebt gestopt? Schommelt het dan nog ?

Acties:
  • 0 Henk 'm!
Mars Warrior schreef op vrijdag 20 oktober 2023 @ 11:57:
[...]

Ik heb in het begin complete VMs omgezet naar docker. Het suc6 hangt wel beetje af van wat de VM gebruikt aan opstartspul (systemd/init), maar iha was dit mogelijk.

Ik keek naar het OS en de geinstalleerde applicaties/libraries en bouwde daarmee een eigen docker container. Op dit ogenblik heb ik bijv complete ISP omgevingen om wordpress sites te draaien simpelweg in een container zitten, inclusief het management dashboard om sites aan te maken, PHP in te stellen, databases aan te maken, etc.

Ik moest enkel ervoor zorgen dat de juiste folders ook persistent zijn, en een eigen opstartscript maken om bij een herstart van de container (AlmaLinux gebaseerd) ervoor te zorgen dat de nodige taken ook opstarten. Dat werkt niet 100% feilloos omdat mySQL nog wel eens kuren heeft, maar zo vaak herstart mijn server niet gelukkig.

Het verschil in resourcegebruik (RAM en CPU) is belachelijk, dus ik wil eigenlijk NOOIT meer met VMs te maken hebben als het ff kan. Voorheen pastte alles met hangen en wurgen binnen 16GB, en nu met een sloot containers meer zit ik aan de 9-11GB in gebruik.
Met de 32GB die er nu inzit (enkel latje) heb ik dus 20GB aan cache ter beschikking :D
Als je een volledig OS gaat nabootsen / installeren in Docker, had je dan niet beter voor LXC kunnen gaan? Evt met een custom LXC template als je "hetzelfde vaker wilt doen". Onderwater is het toch hetzelfde (proces, netwerk, filesystem, ... isolatie). En het "idee" van LXC sluit dan beter aan (OS geïsoleerd draaien, i.p.v. 1 programma / proces geïsoleerd draaien).

Acties:
  • 0 Henk 'm!

  • Wachten...
  • Registratie: Januari 2008
  • Laatst online: 13:01
Mich schreef op vrijdag 20 oktober 2023 @ 14:49:
[...]


https://gathering.tweakers.net/forum/view_message/76899120

Heb je uit mijn post wat ik schrijf bij aanvulling al uitgevoerd via de command line? Wat is je verbruik nadat je al die services hebt gestopt? Schommelt het dan nog ?
Nee die had ik nog niet specifiek allemaal nagelopen, dat zal ik even doen om te kijken wat dat teweeg brengt.

Als je dit kunt lezen, dan werkt mij Signature!


Acties:
  • 0 Henk 'm!
Mich schreef op vrijdag 20 oktober 2023 @ 12:05:
ZFS requires a lot of RAM we cannot afford in such a small server as the one used in this guide series. Ceph, on the other hand, is impossible to use with just one standalone node.
code:
1
2
3
sudo systemctl disable --now zfs-mount.service zfs-share.service zfs-volume-wait.service zfs-zed.service zfs-import.target zfs-volumes.target zfs.target ceph-fuse.target ceph.target

sudo systemctl mask --now ceph.target
Zoals @dcm360 al aangeeft is dit hartstikke onzinnig. Op zed & ceph na doen al die andere zaken alleen iets tijdens opstarten en zolang je ZFS niet gebruikt maakt het geen noemenswaardig verschil en als je ZFS wel gebruikt zijn semi vereisten om ZFS te laten werken. Daarnaast is die opmerking dat ZFS veel RAM verplicht ook incorrect. ZFS kan veel RAM gebruiken als het beschikbaar is, maar vereist het niet. Echter... de manier waarop ZFS het RAM gebruikt is zichtbaar als RAM gebruik dat ook niet vrijgegeven kan worden. Maar ZFS gebruikt dat RAM voor file caches. En dat is iets dat Linux, met de in kernel filesystems net zo goed doet. Alleen wordt het geheugengebruik daarvan apart geteld / gerapporteerd. Als je free uitvoert zie je twee kolommen, free en available. Free geeft aan hoeveel ongebruikt RAM er is, echt ongebruikt dus. Terwijl available aangeeft hoeveel er nog beschikbaar is, waar de file caches vanaf zijn gehaald. Immers zal bij een hoog/hoger RAM gebruik Linux minder bestanden in het RAM (kunnen) bewaren. Dus bij een hoog RAM gebruik zal Linux de caches "opruimen". En ZFS doet exact hetzelfde. Alleen worden de caches van ZFS gerapporteerd als daadwerkelijk in gebruik zijnde RAM. Maar ook ZFS zal geheugen vrijgeven als andere programma's veel nodig hebben.
Since we're working just with a standalone node, doesn't make much sense to have cluster or high availability related services running for nothing.

code:
1
sudo systemctl disable --now pve-ha-crm pve-ha-lrm corosync
In ieder geval deze van Ceph van de voorgaande: systemd heeft een optie om een service alleen te starten als een bestand bestaat (of juist niet bestaat). Services als Ceph & corosync (en wellicht nog een aantal) maken hier gebruik van. De service start alleen als het configuratie bestand bestaat. En zolang je niks gedaan hebt met clustering bestaat het configuratie bestand niet. Dus deze services zullen nooit gestart worden.

Acties:
  • 0 Henk 'm!

  • Wachten...
  • Registratie: Januari 2008
  • Laatst online: 13:01
Mich schreef op vrijdag 20 oktober 2023 @ 14:49:
[...]


https://gathering.tweakers.net/forum/view_message/76899120

Heb je uit mijn post wat ik schrijf bij aanvulling al uitgevoerd via de command line? Wat is je verbruik nadat je al die services hebt gestopt? Schommelt het dan nog ?
@RobertMe Hier kwam ik dus ook achter, want het doet niks....

Heb net de meeste dingen uitgevoerd, maar nog steeds de schommelingen. De dingen die je in de linkjes nog stuurde is voor mij een beetje gokken wat het doet etc. Ik heb daarvan dus nog niet echt dingen geprobeerd.

T wordt langzaam aan een hoofdpijnprojectje 8)7

[ Voor 4% gewijzigd door Wachten... op 20-10-2023 15:09 ]

Als je dit kunt lezen, dan werkt mij Signature!


Acties:
  • 0 Henk 'm!
Kan je in powertop zien welke 'regels' de meeste wakeups veroorzaken? Dat laat mogelijk beter zien waar de issues zitten.

Even niets...


Acties:
  • 0 Henk 'm!

  • Wachten...
  • Registratie: Januari 2008
  • Laatst online: 13:01
FireDrunk schreef op vrijdag 20 oktober 2023 @ 15:56:
Kan je in powertop zien welke 'regels' de meeste wakeups veroorzaken? Dat laat mogelijk beter zien waar de issues zitten.
In welk tabblad moet ik dan kijken? Dan post ik dat even.

Als je dit kunt lezen, dan werkt mij Signature!


Acties:
  • +1 Henk 'm!
Wachten... schreef op vrijdag 20 oktober 2023 @ 16:26:
[...]


In welk tabblad moet ik dan kijken? Dan post ik dat even.
Overview

Even niets...


Acties:
  • 0 Henk 'm!

  • Wachten...
  • Registratie: Januari 2008
  • Laatst online: 13:01
Ik weet niet hoe ik alles kan selecteren, maar hier is een gedeelte van de 'overview'

code:
1
2
3
4
5
6
7
8
9
10
11
12
13
14
15
16
17
18
19
20
21
22
23
24
25
26
27
28
29
30
31
32
33
34
35
36
37
38
39
                Usage       Events/s    Category       Description
              2.2 ms/s     238.6        Timer          tick_sched_timer
             32.4 ms/s      74.3        Process        [PID 26625] /usr/bin/kvm -id 101 -name haos11.0,debug-threads=on -no-shutdown -chardev socket,id=qmp,path=/var/run
            144.4 ms/s       2.0        Process        [PID 31050] powertop
            469.2 µs/s      41.1        Process        [PID 15] [rcu_preempt]
             38.3 ms/s      23.5        Process        [PID 1547] /usr/bin/deCONZ -platform minimal --http-port=80
             67.1 µs/s      20.5        kWork          flush_to_ldisc
              1.9 ms/s      16.6        kWork          handle_update
              0.0 µs/s      13.7        kWork          call_usermodehelper_exec_work
             21.7 ms/s       2.9        Process        [PID 47] [ksmd]
              2.0 ms/s       9.8        Process        [PID 2068] /usr/bin/redis-server 127.0.0.1:6379
             80.4 µs/s       9.8        kWork          free_work
              1.5 ms/s       8.8        Process        [PID 2301] gunicorn: worker [paperless.asgi:application]
             39.3 µs/s       6.8        kWork          psi_avgs_work
            206.5 µs/s       4.9        Process        [PID 27560] /usr/bin/termproxy 5900 --path /nodes/mijnhuis --perm Sys.Console -- /bin/login -f root
              6.7 ms/s       1.0        Process        [PID 31606] powertop
              1.1 ms/s       2.9        Interrupt      [3] net_rx(softirq)
              3.5 ms/s       2.0        Interrupt      [9] RCU(softirq)
             50.9 µs/s       2.9        Process        [PID 739] /usr/bin/rrdcached -B -b /var/lib/rrdcached/db/ -j /var/lib/rrdcached/journal/ -p /var/run/rrdcached.pid
              8.9 µs/s       2.9        Timer          napi_watchdog
             59.2 µs/s       2.0        kWork          kfree_rcu_work
             47.0 µs/s       2.0        Process        [PID 35] [ksoftirqd/3]
             46.3 µs/s       2.0        Process        [PID 27551] /usr/bin/rrdcached -B -b /var/lib/rrdcached/db/ -j /var/lib/rrdcached/journal/ -p /var/run/rrdcached.p
             42.4 µs/s       2.0        Process        [PID 1386] [kmmpd-dm-9]
              2.0 µs/s       2.0        kWork          kfree_rcu_monitor
              2.0 ms/s       1.0        Interrupt      [7] sched(softirq)
              3.7 ms/s      0.00        Process        [PID 31629] kworker/u8:0
              3.5 ms/s      0.00        Process        [PID 31630] kworker/u8:0
              3.5 ms/s      0.00        Process        [PID 31633] kworker/u8:0
              3.5 ms/s      0.00        Process        [PID 31631] kworker/u8:0
              3.5 ms/s      0.00        Process        [PID 31632] kworker/u8:0
              3.5 ms/s      0.00        Process        [PID 31634] kworker/u8:0
              3.4 ms/s      0.00        Process        [PID 31635] kworker/u8:0
              0.9 ms/s       1.0        Process        [PID 757] /usr/bin/pmxcfs
              3.1 ms/s      0.00        Process        [PID 31636] kworker/u8:0
            334.4 µs/s       1.0        Process        [PID 31636] modprobe
            157.0 µs/s       1.0        Process        [PID 31605] /usr/bin/kvm -id 101 -name haos11.0,debug-threads=on -no-shutdown -chardev socket,id=qmp,path=/var/run
             56.4 µs/s       1.0        Process        [PID 31271] task UPID:home:00027:0A1B80:6592C9:vncshell::root@pam:
             54.7 µs/s       1.0        Process        [PID 2111] /usr/sbin/apache2 -k start

Als je dit kunt lezen, dan werkt mij Signature!


Acties:
  • 0 Henk 'm!
tick_sched_timer zijn (voor zover ik weet), vaak 'devices' en interrupts, en niet perse processen.
Zoals je zelf al ziet, komen er dus ~75 wakeups per seconde van 1 van je VM's.

Een uitsnede bij mij:

ummary: 741.6 wakeups/second,  0.0 GPU ops/seconds, 0.0 VFS ops/sec and 9.3% CPU use

                Usage       Events/s    Category       Description
              3.6 ms/s     222.9        Timer          tick_sched_timer
              8.2 ms/s     146.8        Timer          hrtimer_wakeup
              1.9 ms/s      38.7        Process        [PID 2339534] mysqld
            426.2 µs/s      32.6        Process        [PID 1018387] /usr/libexec/netdata/plugins.d/go.d.plugin 1
            478.7 µs/s      28.6        Process        [PID 1633648] /usr/bin/dockerd -H fd:// --containerd=/run/containerd/containerd.sock
            493.5 µs/s      25.7        Interrupt      [126] eno1
            601.9 µs/s      21.0        Process        [PID 1018318] /usr/sbin/netdata -P /run/netdata/netdata.pid -D
            244.4 µs/s      15.6        Process        [PID 2502] /usr/local/bin/teleport start --pid-file=/run/teleport.pid
              3.3 ms/s      13.7        Process        [PID 2340457] /usr/bin/transmission-daemon -g /config -f
              0.9 ms/s      12.6        Interrupt      [16] i801_smbus
            210.7 µs/s      12.8        Process        [PID 15] [rcu_preempt]
              2.0 ms/s       8.2        Process        [PID 2017030] /usr/bin/dockerd -H fd:// --containerd=/run/containerd/containerd.sock
            147.0 µs/s       8.3        kWork          defense_work_handler
            331.0 µs/s       8.0        Process        [PID 2339013] /usr/lib/plexmediaserver/Plex Tuner Service /usr/lib/plexmediaserver/Resources/Tuner/Private /usr/lib/plexmediase
             17.4 ms/s      0.30        Process        [PID 1018360] /usr/libexec/netdata/plugins.d/apps.plugin 1
              1.5 ms/s       6.0        Process        [PID 2335963] /usr/bin/dockerd -H fd:// --containerd=/run/containerd/containerd.sock
             58.7 µs/s       6.0        kWork          psi_avgs_work
            154.3 µs/s       4.3        Process        [PID 2338987] /usr/lib/plexmediaserver/Plex Media Server
              1.2 ms/s       3.7        Process        [PID 1018358] /usr/libexec/netdata/plugins.d/ebpf.plugin 1
              0.8 ms/s       3.8        Process        [PID 2374814] python3 -m homeassistant --config /config
            193.4 µs/s       4.1        Process        [PID 2338519] /usr/sbin/mosquitto -c /mosquitto/config/mosquitto.conf
              1.2 ms/s       3.7        Process        [PID 2318340] /usr/bin/dockerd -H fd:// --containerd=/run/containerd/containerd.sock
            596.2 µs/s       3.7        Process        [PID 1018579] /usr/libexec/netdata/plugins.d/go.d.plugin 1
              1.3 ms/s       3.0        Process        [PID 2021474] /usr/bin/dockerd -H fd:// --containerd=/run/containerd/containerd.sock
            106.7 µs/s       3.3        Process        [PID 2340459] /usr/bin/transmission-daemon -g /config -f
            169.3 µs/s       3.3        Process        [PID 2339530] mysqld
              3.5 ms/s       1.5        Process        [PID 1018669] /usr/bin/python3 /usr/libexec/netdata/plugins.d/python.d.plugin 1
            159.8 µs/s       2.6        Process        [PID 2339532] mysqld
            156.6 µs/s       2.6        Process        [PID 2339533] mysqld
            142.6 µs/s       2.5        Process        [PID 2339531] mysqld
              5.5 ms/s      0.25        Process        [PID 1018349] /usr/sbin/netdata -P /run/netdata/netdata.pid -D
             50.2 µs/s       2.4        Process        [PID 997463] /usr/bin/containerd
              2.5 ms/s       1.3        Process        [PID 2368090] python3 -m homeassistant --config /config
            163.2 µs/s       2.2        Process        [PID 2339678] mysqld

[ Voor 91% gewijzigd door FireDrunk op 20-10-2023 17:14 ]

Even niets...


Acties:
  • 0 Henk 'm!

  • Wachten...
  • Registratie: Januari 2008
  • Laatst online: 13:01
FireDrunk schreef op vrijdag 20 oktober 2023 @ 17:12:
tick_sched_timer zijn (voor zover ik weet), vaak 'devices' en interrupts, en niet perse processen.
Zoals je zelf al ziet, komen er dus ~75 wakeups per seconde van 1 van je VM's.

Een uitsnede bij mij:

ummary: 741.6 wakeups/second,  0.0 GPU ops/seconds, 0.0 VFS ops/sec and 9.3% CPU use

                Usage       Events/s    Category       Description
              3.6 ms/s     222.9        Timer          tick_sched_timer
              8.2 ms/s     146.8        Timer          hrtimer_wakeup
              1.9 ms/s      38.7        Process        [PID 2339534] mysqld
            426.2 µs/s      32.6        Process        [PID 1018387] /usr/libexec/netdata/plugins.d/go.d.plugin 1
            478.7 µs/s      28.6        Process        [PID 1633648] /usr/bin/dockerd -H fd:// --containerd=/run/containerd/containerd.sock
            493.5 µs/s      25.7        Interrupt      [126] eno1
            601.9 µs/s      21.0        Process        [PID 1018318] /usr/sbin/netdata -P /run/netdata/netdata.pid -D
            244.4 µs/s      15.6        Process        [PID 2502] /usr/local/bin/teleport start --pid-file=/run/teleport.pid
              3.3 ms/s      13.7        Process        [PID 2340457] /usr/bin/transmission-daemon -g /config -f
              0.9 ms/s      12.6        Interrupt      [16] i801_smbus
            210.7 µs/s      12.8        Process        [PID 15] [rcu_preempt]
              2.0 ms/s       8.2        Process        [PID 2017030] /usr/bin/dockerd -H fd:// --containerd=/run/containerd/containerd.sock
            147.0 µs/s       8.3        kWork          defense_work_handler
            331.0 µs/s       8.0        Process        [PID 2339013] /usr/lib/plexmediaserver/Plex Tuner Service /usr/lib/plexmediaserver/Resources/Tuner/Private /usr/lib/plexmediase
             17.4 ms/s      0.30        Process        [PID 1018360] /usr/libexec/netdata/plugins.d/apps.plugin 1
              1.5 ms/s       6.0        Process        [PID 2335963] /usr/bin/dockerd -H fd:// --containerd=/run/containerd/containerd.sock
             58.7 µs/s       6.0        kWork          psi_avgs_work
            154.3 µs/s       4.3        Process        [PID 2338987] /usr/lib/plexmediaserver/Plex Media Server
              1.2 ms/s       3.7        Process        [PID 1018358] /usr/libexec/netdata/plugins.d/ebpf.plugin 1
              0.8 ms/s       3.8        Process        [PID 2374814] python3 -m homeassistant --config /config
            193.4 µs/s       4.1        Process        [PID 2338519] /usr/sbin/mosquitto -c /mosquitto/config/mosquitto.conf
              1.2 ms/s       3.7        Process        [PID 2318340] /usr/bin/dockerd -H fd:// --containerd=/run/containerd/containerd.sock
            596.2 µs/s       3.7        Process        [PID 1018579] /usr/libexec/netdata/plugins.d/go.d.plugin 1
              1.3 ms/s       3.0        Process        [PID 2021474] /usr/bin/dockerd -H fd:// --containerd=/run/containerd/containerd.sock
            106.7 µs/s       3.3        Process        [PID 2340459] /usr/bin/transmission-daemon -g /config -f
            169.3 µs/s       3.3        Process        [PID 2339530] mysqld
              3.5 ms/s       1.5        Process        [PID 1018669] /usr/bin/python3 /usr/libexec/netdata/plugins.d/python.d.plugin 1
            159.8 µs/s       2.6        Process        [PID 2339532] mysqld
            156.6 µs/s       2.6        Process        [PID 2339533] mysqld
            142.6 µs/s       2.5        Process        [PID 2339531] mysqld
              5.5 ms/s      0.25        Process        [PID 1018349] /usr/sbin/netdata -P /run/netdata/netdata.pid -D
             50.2 µs/s       2.4        Process        [PID 997463] /usr/bin/containerd
              2.5 ms/s       1.3        Process        [PID 2368090] python3 -m homeassistant --config /config
            163.2 µs/s       2.2        Process        [PID 2339678] mysqld

Maar ik heb het probleem juist ook als alles uit staat. Bij deze overview staat geen enkele VM of container aan.

code:
1
2
3
4
5
6
7
8
9
10
11
12
13
14
15
16
17
18
19
20
21
22
23
24
25
26
27
28
29
30
31
32
33
34
35
36
37
38
39
                Usage       Events/s    Category       Description
            609.3 µs/s     187.9        Timer          tick_sched_timer
              2.1 ms/s      98.3        Interrupt      [133] i915
             33.2 ms/s      0.00        Process        [PID 26375] [kworker/1:0]
              8.7 ms/s       8.7        Process        [PID 40393] powertop
            398.9 µs/s       6.7        Timer          hrtimer_wakeup
              0.9 ms/s       4.8        Interrupt      [3] net_rx(softirq)
             62.2 µs/s       4.8        Process        [PID 15] [rcu_preempt]
              3.2 µs/s       4.8        Timer          napi_watchdog
             29.9 µs/s       3.9        kWork          free_work
            676.3 µs/s       2.9        kWork          handle_update
              1.3 ms/s       1.0        Process        [PID 856] /usr/bin/pmxcfs
            511.4 µs/s       1.0        kWork          acpi_os_execute_deferred
            440.1 µs/s       1.0        Interrupt      [9] RCU(softirq)
             46.1 µs/s       1.0        Process        [PID 1368] /usr/bin/rrdcached -B -b /var/lib/rrdcached/db/ -j /var/lib/rrdcached/journal/ -p /var/run/rrdcached.pi
             39.2 µs/s       1.0        Process        [PID 14] [ksoftirqd/0]
             37.0 µs/s       1.0        Process        [PID 39708] /usr/bin/rrdcached -B -b /var/lib/rrdcached/db/ -j /var/lib/rrdcached/journal/ -p /var/run/rrdcached.p
             33.5 µs/s       1.0        Process        [PID 39783] /usr/bin/rrdcached -B -b /var/lib/rrdcached/db/ -j /var/lib/rrdcached/journal/ -p /var/run/rrdcached.p
             21.8 µs/s       1.0        Process        [PID 739] /usr/bin/rrdcached -B -b /var/lib/rrdcached/db/ -j /var/lib/rrdcached/journal/ -p /var/run/rrdcached.pid
             20.4 µs/s       1.0        Process        [PID 40173] task UPID:mijnhuis:00009CED:000CCF35:653299B3:vncshell::root@pam:
             15.4 µs/s       1.0        Process        [PID 46] [kcompactd0]
              8.3 µs/s       1.0        kWork          flush_to_ldisc
              3.2 µs/s       1.0        kWork          kfree_rcu_monitor
              0.0 µs/s       1.0        kWork          i915_hpd_poll_init_work
              0.7 ms/s      0.00        Interrupt      [127] enp1s0
            454.7 µs/s      0.00        Interrupt      [7] sched(softirq)
            265.9 µs/s      0.00        Process        [PID 905] pveproxy worker
            226.5 µs/s      0.00        Process        [PID 40181] pveproxy worker
            217.8 µs/s      0.00        Interrupt      [9] acpi
            128.3 µs/s      0.00        Process        [PID 26450] [kworker/0:1]
            118.1 µs/s      0.00        Interrupt      [1] timer(softirq)
             99.0 µs/s      0.00        Timer          delayed_work_timer_fn
             88.7 µs/s      0.00        kWork          flush_memcg_stats_dwork
             87.3 µs/s      0.00        Process        [PID 903] pveproxy
             73.5 µs/s      0.00        Process        [PID 27551] /usr/bin/rrdcached -B -b /var/lib/rrdcached/db/ -j /var/lib/rrdcached/journal/ -p /var/run/rrdcached.p
             58.0 µs/s      0.00        Process        [PID 40383] /usr/bin/termproxy 5900 --path /nodes/mijnhuis --perm Sys.Console -- /bin/login -f root
             54.8 µs/s      0.00        Timer          process_timeout
             47.7 µs/s      0.00        Process        [PID 757] /usr/bin/pmxcfs
             45.7 µs/s      0.00        Process        [PID 40382] task UPID:home:09DBE:00769:629A6C:vncshell::root@pam:

Als je dit kunt lezen, dan werkt mij Signature!


Acties:
  • 0 Henk 'm!
Die 98/s van i915 zijn je videokaart, die kan je mogelijk met wat tuning nog omlaag brengen.
Voor de rest, ziet er prima uit, dan valt er simpelweg niet veel meer te behalen op software gebied.

Even niets...


Acties:
  • 0 Henk 'm!

  • Wachten...
  • Registratie: Januari 2008
  • Laatst online: 13:01
FireDrunk schreef op vrijdag 20 oktober 2023 @ 17:30:
Die 98/s van i915 zijn je videokaart, die kan je mogelijk met wat tuning nog omlaag brengen.
Voor de rest, ziet er prima uit, dan valt er simpelweg niet veel meer te behalen op software gebied.
Het is een geïntegreerde videokaart, wat zou ik daar nog mee kunnen doen?

Maar is het niet gek dan dat er niks geks te zien is, maar dat ik wel flinke schommelingen heb ik het verbruik?

Zijn er dan toch geen dingen die ik nog in de DELL bios kan doen om het stabieler te krijgen?

[ Voor 8% gewijzigd door Wachten... op 20-10-2023 17:50 ]

Als je dit kunt lezen, dan werkt mij Signature!


Acties:
  • +2 Henk 'm!
De i915 GPU driver in Linux activeert niet altijd de goede power states in de GPU bij boot, daar kan je het een en ander aan forceren.

Mijn instellingen: die voor mij werken, let op, die kunnen voor jou anders moeten staan, wees gewaarschuwd
root@nas:~# cat /etc/modprobe.d/i915.conf 
options i915 enable_dc=4 enable_fbc=1 enable_psr=2 enable_guc=3

In dit topic zijn ze vaker langsgekomen.

Na het wijzigen van die file(s), moet je je initramfs updaten.

Even niets...


Acties:
  • 0 Henk 'm!

  • Wachten...
  • Registratie: Januari 2008
  • Laatst online: 13:01
FireDrunk schreef op vrijdag 20 oktober 2023 @ 17:49:
De i915 GPU driver in Linux activeert niet altijd de goede power states in de GPU bij boot, daar kan je het een en ander aan forceren.

Mijn instellingen: die voor mij werken, let op, die kunnen voor jou anders moeten staan, wees gewaarschuwd
root@nas:~# cat /etc/modprobe.d/i915.conf 
options i915 enable_dc=4 enable_fbc=1 enable_psr=2 enable_guc=3

In dit topic zijn ze vaker langsgekomen.

Na het wijzigen van die file(s), moet je je initramfs updaten.
Kan ik nog achterhalen wat voor status/instelling ik moet hebben dan?

Als je dit kunt lezen, dan werkt mij Signature!


Acties:
  • 0 Henk 'm!

  • shadylog
  • Registratie: November 2008
  • Laatst online: 08-10 22:58
gastje01 schreef op dinsdag 3 oktober 2023 @ 15:05:
[...]

Met Coral (USB) en hardware offloading, anders is het inderdaad een behoorlijke aanslag op je systeem.

Ik heb wel redelijk wat tuning gedaan bij Frigate, daar is veel winst te behalen.
Zones (motion masks) gemaakt waar geen detectie hoeft plaats te vinden, secundary streams op de camera instellen met een lage framerate voor de detectie. Enkel events opnenemen i.p.v. 24/7.
Zo'n Coral keek ik ook naar, maar zelf raadde ze nu ook OpenVino aan (je hebt een intel iGPU 6e generatie+ nodig). Heb je dat geprobeerd? En hoeveel energie scheelt dat?

Acties:
  • +1 Henk 'm!

  • gastje01
  • Registratie: Oktober 2005
  • Laatst online: 11-10 19:53
shadylog schreef op vrijdag 20 oktober 2023 @ 18:04:
[...]


Zo'n Coral keek ik ook naar, maar zelf raadde ze nu ook OpenVino aan (je hebt een intel iGPU 6e generatie+ nodig). Heb je dat geprobeerd? En hoeveel energie scheelt dat?
Ik heb OpenVino nog niet getest. Wat ik bij de eerste resultaten las was dat het iets meer energie lust dan een Coral. De Coral heb ik al, dus er was voor mij niet echt noodzaak om over te stappen. Het is vooral een uitkomst voor de schaarste van deze chips, weet niet of het op dit moment beter is, maar voorheen gingen ze makkelijk over de 100 euro heen, ik heb ergens iets in de 30-40 euro range moeten betalen destijds.

Ik heb nog een test-systeem staan waar ik een keer op kan testen wanneer deze niet meer in gebruik is. Mijn huidige systeem draait te veel andere zaken om het verschil goed te kunnen meten.

Acties:
  • 0 Henk 'm!
Wachten... schreef op vrijdag 20 oktober 2023 @ 17:58:
[...]


Kan ik nog achterhalen wat voor status/instelling ik moet hebben dan?
Ik heb de meeste hier vandaan: https://wiki.archlinux.org/title/Intel_graphics

Even niets...


Acties:
  • +2 Henk 'm!
shadylog schreef op vrijdag 20 oktober 2023 @ 18:04:
[...]
Zo'n Coral keek ik ook naar, maar zelf raadde ze nu ook OpenVino aan (je hebt een intel iGPU 6e generatie+ nodig). Heb je dat geprobeerd? En hoeveel energie scheelt dat?
Hier is OV zuiniger op een NUC dan een USB Coral, zo’n 4-6W. De USB kost ook stroom, dus tov een M2 versie weet ik het niet.

Material 3 Thema's voor HA | Swiss Army Knife custom card voor HA | AmoebeLabs


Acties:
  • +1 Henk 'm!

  • JasperE
  • Registratie: December 2003
  • Laatst online: 11-10 14:21
mrmrmr schreef op vrijdag 20 oktober 2023 @ 11:41:
Ik zie diverse tips verspreid over dit topic
Goed geïnventariseerd! Ik heb sindsdien geen verdere optimalisatie gedaan en destijds al mijn configuratiestappen gedeeld. Leuk om te zien dat dat nog van waarde is en bijdraagt aan het topic en potentieel de topocstart.

Jouw tips en topicstart waren van grote hulp bij mijn migratie van mijn energieslurper die ooit als htpc was aangeschaft
Het deed me inzien dat ik een veel betere performance kon krijgen dan die oude 80W pc, met een investering die zichzelf ook nog terug zou verdienen. Misschien is dat terugverdienenaspect ook leuk om te benoemen. Ik vermoed dat er meer tweakers zijn met een afgedankte pc als server.

[ Voor 6% gewijzigd door JasperE op 20-10-2023 21:14 ]


Acties:
  • +3 Henk 'm!

  • gastje01
  • Registratie: Oktober 2005
  • Laatst online: 11-10 19:53
Mars Warrior schreef op vrijdag 20 oktober 2023 @ 19:28:
[...]

Hier is OV zuiniger op een NUC dan een USB Coral, zo’n 4-6W. De USB kost ook stroom, dus tov een M2 versie weet ik het niet.
Ik kon mijn nieuwsgierigheid niet bedwingen en heb m'n 'productie' machine omgezet naar OpenVino en de Coral USB even los gehaald. Ik draai op een Odroid H3 met N5105 CPU.

Interferance speeds zijn ongeveer gelijk gebleven (Coral lijkt met 1-2ms iets sneller), maar de nacht is waarschijnlijk niet de beste periode om te meten. Camera's (3 stuks) doen dan alleen zwart-wit en veel beweging is er als het goed is niet.

Op basis van wat ik nu na een uurtje testen zie doe ik de voorzichtige aanname dat OpenVino idle zuiniger is, maar dat de Coral minder pieken kent en efficiënter is onder load. Kanttekening is wel dat mijn servertje ook nog andere zaken heeft lopen die mogelijk belasting veroorzaken. Over een periode van 24u moet ik toch een mooi gemiddelde kunnen zien.

Acties:
  • 0 Henk 'm!

  • GioStyle
  • Registratie: Januari 2010
  • Laatst online: 12:34
Ozzie schreef op woensdag 18 oktober 2023 @ 10:33:
[...]


Haha ik dacht precies hetzelfde, deze gaat wel op mijn verlanglijstje om een eigen NAS te bouwen. Heb tot nu toe mijn NAS in mijn oude Fractal Design R4 zitten, maar dat is echt een bakbeest die nu dus nagenoeg leeg is.
Dan kan je nu ook de Jonsbo N3 in je verlanglijstje zetten. Een 8 disks hotswap bay case _/-\o_

Acties:
  • 0 Henk 'm!

  • D-Three
  • Registratie: Oktober 2001
  • Laatst online: 09:39
gastje01 schreef op dinsdag 3 oktober 2023 @ 14:20:
[...]

Als referentie, ik heb een H3 met Proxmox, draait een load containers waarvan voornamelijk Frigate (NVR met objectherkenning) de grooste load is. CPU zit gemiddeld een beetje rond de 15-25% afhankelijk van de hoeveelheid bewegend beeld. Verder zit er 1 3.5 inch HDD in die 99% van de tijd in spindown staat. De enige fan die dit moet koelen (CPU temp >45 graden) springt maar zelden aan. Spul zit in een 3d geprinte case die niet per se over houdt van de ruimte. Gemiddeld lust dit ding zo'n 12-14W met deze belasting.
Lijkt mij niet weinig? Hoeveel camera's heb je? Mijn i3-8100 met Frigate zit op een load van 10% en een verbruik die schommelt tussen die 10 en 14W met 2 3.5" hdds in spindown en 3 fans. Mijn Coral is wel een M.2 en ik heb maar 1 camera.

Wel heb ik af en toe dat de detectie stopt met werken. Ik weet nog niet waarom maar een reboot lost het meestal op. Maar dat is geen probleem voor dit topic. :)

[ Voor 9% gewijzigd door D-Three op 21-10-2023 09:24 ]


Acties:
  • 0 Henk 'm!

  • Wachten...
  • Registratie: Januari 2008
  • Laatst online: 13:01
Nieuwe dag, nieuwe kansen....
  1. Ik heb gisteren even de BIOS van mijn DELL Optiplex 3070 micro geupdate naar de laatste versie.
  2. Ik heb daarna de BIOS gereset.
  3. Al het hoognodige uit of aangezet in de BIOS zoals aangegeven in TS.
  4. Proxmox opnieuw geïnstalleerd.
Zonder ook maar iets te installeren, heb ik opnieuw metingen gedaan met de INNR sp120, en hoewel hij meestal rond de 4 Watt zit, schommelt het verbruik nog steeds op dezelfde manier. Dus om de zoveel tijd (x aantal seconden) springt hij richting de 20 Watt.

Het enige wat ik nog kan bedenken is dat de INNR verkeerde metingen geeft. Echter als ik het op andere apparaten aansluit, dan fluctueren de metingen niet.

Ik ben echt ten einde raad waar het nou ik kan zitten, of wat ik eraan kan doen.

Als je dit kunt lezen, dan werkt mij Signature!


Acties:
  • 0 Henk 'm!
Je kan nog even proberen te booten van een Ubuntu live stickje, kijken of het verbruik dan wel stabiel is.

Even niets...


Acties:
  • 0 Henk 'm!

  • Wachten...
  • Registratie: Januari 2008
  • Laatst online: 13:01
FireDrunk schreef op zaterdag 21 oktober 2023 @ 09:35:
Je kan nog even proberen te booten van een Ubuntu live stickje, kijken of het verbruik dan wel stabiel is.
Om daarmee uit te sluiten of iets in Proxmox is i.c.m. de hardware?
Dat is nog wel een goed idee.

Ik weet ook verder niet wat ik nog in de BIOS zou kunnen doen. DELL heeft wat dat betreft wat andere benamingen en settings.

Als je dit kunt lezen, dan werkt mij Signature!


Acties:
  • +1 Henk 'm!
En soms is het antwoord gewoon: het is niet anders. Niet alle hardware is perfect.

Even niets...


Acties:
  • 0 Henk 'm!

  • Wachten...
  • Registratie: Januari 2008
  • Laatst online: 13:01
FireDrunk schreef op zaterdag 21 oktober 2023 @ 09:42:
En soms is het antwoord gewoon: het is niet anders. Niet alle hardware is perfect.
Maar ook met deze schommelingen? Ik zou dan eerder een constant hoog verbruik verwachten, maar hij gaat ook geregeld naar 2 Watt toe. Dus dat de hardware zuinig kan functioneren is wel duidelijk :)

Daarnaast is de 9100T wel vaker naar voren gekomen als een hele zuinige CPU voor dit soort servers.

Maar ik ga eerst eens met die USB aan de slag dan.

Als je dit kunt lezen, dan werkt mij Signature!


Acties:
  • 0 Henk 'm!

  • HotSpot79
  • Registratie: September 2009
  • Laatst online: 10-10 14:51
GioStyle schreef op vrijdag 20 oktober 2023 @ 22:43:
[...]


Dan kan je nu ook de Jonsbo N3 in je verlanglijstje zetten. Een 8 disks hotswap bay case _/-\o_
Leuke case, maar ik zoek nog altijd een leuke 8x 2.5inch bay mini nas case. Die lijken er niet te zijn, terwijl het toch steeds meer 'gewoon' lijkt te worden dat er alleen maar ssd in een nas wordt gestopt. Tenminste ik wel, voor meerdere redenen.

Acties:
  • 0 Henk 'm!

  • GioStyle
  • Registratie: Januari 2010
  • Laatst online: 12:34
HotSpot79 schreef op zaterdag 21 oktober 2023 @ 10:26:
[...]


Leuke case, maar ik zoek nog altijd een leuke 8x 2.5inch bay mini nas case. Die lijken er niet te zijn, terwijl het toch steeds meer 'gewoon' lijkt te worden dat er alleen maar ssd in een nas wordt gestopt. Tenminste ik wel, voor meerdere redenen.
Vijf tot tien jaar geleden zocht ik zoiets als bovenstaande behuizing. Enige optie was een behuizing van ‘Unas’ die geen goede bouwkwaliteit had en was nogal duur. Nu heb je gewoon een relatief goede behuizing te koop voor een redelijke prijs.

Je kan toch gewoon 2.5” naar 3.5” adapters gebruiken?

Acties:
  • +1 Henk 'm!

  • HotSpot79
  • Registratie: September 2009
  • Laatst online: 10-10 14:51
GioStyle schreef op zaterdag 21 oktober 2023 @ 10:34:
[...]

Je kan toch gewoon 2.5” naar 3.5” adapters gebruiken?
Uiteraard, dat is wat ik nu doe. Ik heb een Silverstone CS381 met 8x ssd. Maar ik had liever een kleinere case gehad. Voor ventilatie is het misschien beter, maar als je em bijv in de meterkast kwijt wil is een kleine kast wel fijner.

Acties:
  • +3 Henk 'm!

  • gastje01
  • Registratie: Oktober 2005
  • Laatst online: 11-10 19:53
D-Three schreef op zaterdag 21 oktober 2023 @ 09:18:
[...]

Lijkt mij niet weinig? Hoeveel camera's heb je? Mijn i3-8100 met Frigate zit op een load van 10% en een verbruik die schommelt tussen die 10 en 14W met 2 3.5" hdds in spindown en 3 fans. Mijn Coral is wel een M.2 en ik heb maar 1 camera.

Wel heb ik af en toe dat de detectie stopt met werken. Ik weet nog niet waarom maar een reboot lost het meestal op. Maar dat is geen probleem voor dit topic. :)
Ik moet wel een paar kleine kanttekeningen plaatsen bij dit verbruik.
- De meetapparatuur. Dit is een notoir onbetrouwbare ZigBee Tuya plug. Snelle speurtoch over het internet leert dat ze bij lagere belasting steeds onnauwkeuriger worden.
- De 3.5 Inch schijf, deze heb ik gratis, is dus niet per se uitgezocht op zuinigheid. Zo negeert ie vrolijk alle HDparm commando's. Zoals ik eerder in dit topic beschreef heb ik daar wel een alternatieve methode voor gevonden om 'm in spindown te krijgen, maar geen idee wat dat met het verbruik doet.
- Mijn Zigbee stick wordt ook een beetje handwarm, het is zo'n development board. Nooit gemeten maar kan niet goed zijn voor het verbruik. Testen zonder kan niet want dan zie ik niet wat de tuya stekker meet.
- Ik draai HomeAssistant OS in een VM. Ik weet dat containers zuiniger zijn, maar dit was een lift&shift actie, loopt al lange tijd super stabiel. Ik kan probleemloos updaten zonder na te denken en stiekem zit er best veel in. Deze VM kost constant 5-10% cpu van de host.
- Ik draai Proxmox, stats staat nog aan, voegt ook een beetje toe.


Verder terug naar Frigate. Ik heb 3 camera's waarbij ik de detectestream heb aangepast naar 1280x720. Vooral de camera in de tuin miste anders detail, nu detecteer ik katten, eekhoorntjes en ander spul van dat formaat zonder problemen. de 3e camera gebruikt een HD stream en lust dus nog meer resources.

Op dit moment draai ik de laatste beta eigenlijk zonder noemenswaardige problemen. Ik heb een paar motionmasks ingesteld (bijvoorbeeld in een boom, de blaadjes triggeren wel beweging, maar ik verwacht er geen personen. Ik neem alle detectie van objecten op, geen constante stream.

Na een nachtje lopen zie ik gevoelsmatig een iets lager verbruik (ik kom minder pieken tegen) met OpenVino ipv. de Coral. De load op de CPU is verder gelijk gebleven (zon 20% op de host). Ik denk dat ik het eens een week ga aankijken zo. Detectie is prima dus functioneel kan het weinig kwaad.

Laatste punt, en dit is wel een belangrijke: wanneer ik de Frigate LXC stop, zakt het verbruik maar met 2-4 watt. Grootste verdachte is dus de meetmethode, neem de genoemde cijfers dus met een korreltje zout.

Acties:
  • +2 Henk 'm!

  • eheijnen
  • Registratie: Juli 2008
  • Niet online
Wachten... schreef op zaterdag 21 oktober 2023 @ 09:49:
[...]
Maar ook met deze schommelingen? Ik zou dan eerder een constant hoog verbruik verwachten, maar hij gaat ook geregeld naar 2 Watt toe. Dus dat de hardware zuinig kan functioneren is wel duidelijk :)

Daarnaast is de 9100T wel vaker naar voren gekomen als een hele zuinige CPU voor dit soort servers.

Maar ik ga eerst eens met die USB aan de slag dan.
Doe gewoon eens een Debian 12 installatie (misschien even op een aparte schijf). En dan zonder grafische shell (GUI).
Je krijgt dan een kale installatie waarop zo goed als niets op draait.
Kun je dan nog eens de optimalisaties doen en dan kijken hoe dat zich gedraagt.

Heb je een baseline bereikt dan kun je eens het verbruik meten als die een uur idle draait (het totale verbruik binnen dat uur).
Vooraf kun je dat ook eens met proxmox doen zoals je die nu hebt draaien.
Krijg je wat gegevens die je kunt vergelijken.

Nog wat anders:
In proxmox kun je nog eens met htop kijken (sorteren op CPU%) of je het process kunt vinden wat die piek veroorzaakt.

Wie du mir, so ich dir.


Acties:
  • 0 Henk 'm!

  • Wachten...
  • Registratie: Januari 2008
  • Laatst online: 13:01
eheijnen schreef op zaterdag 21 oktober 2023 @ 10:50:
[...]

Doe gewoon eens een Debian 12 installatie (misschien even op een aparte schijf). En dan zonder grafische shell (GUI).
Je krijgt dan een kale installatie waarop zo goed als niets op draait.
Kun je dan nog eens de optimalisaties doen en dan kijken hoe dat zich gedraagt.

Heb je een baseline bereikt dan kun je eens het verbruik meten als die een uur idle draait (het totale verbruik binnen dat uur).
Vooraf kun je dat ook eens met proxmox doen zoals je die nu hebt draaien.
Krijg je wat gegevens die je kunt vergelijken.

Nog wat anders:
In proxmox kun je nog eens met htop kijken (sorteren op CPU%) of je het process kunt vinden wat die piek veroorzaakt.
`
Dank voor je reactie.

Ik heb net even htop geinstalleerd en geopend, ik moet hier dan voornamlijk naar de CPU pieken kijken denk ik? Want als ik daar naar kijk, dan zie ik de volgende 2 dingen voorbij komen, pvestatd en pve-firewall De pieken zijn niet perse hoog, maar dat is het enige gekke wat ik voorbij zie komen.

Kan ik nog op één van de andere dingen sorteren zoals RES of SHR? Want op Memory zie ik geen gekke/andere dingen voorbij komen.

Als je dit kunt lezen, dan werkt mij Signature!


Acties:
  • 0 Henk 'm!

  • Wachten...
  • Registratie: Januari 2008
  • Laatst online: 13:01
Afbeeldingslocatie: https://tweakers.net/i/vCH6_ppL_Pl6DU2cLrlkzcetH-E=/800x/filters:strip_icc():strip_exif()/f/image/n9xZ8ioOJ8OXWePWTA7sxXQO.jpg?f=fotoalbum_large

Als je dit kunt lezen, dan werkt mij Signature!


Acties:
  • 0 Henk 'm!

  • eheijnen
  • Registratie: Juli 2008
  • Niet online

Wie du mir, so ich dir.


Acties:
  • 0 Henk 'm!

  • Wachten...
  • Registratie: Januari 2008
  • Laatst online: 13:01
Haha ja ik had al zitten zoeken, maar alles is werkelijk nieuw voor me. Dus ik lees dan wel, maar geen idee waar ik moet starten. Mij leek de CPU even het eerste waar ik naar moest kijken.

Maar ik zal je link ook eens bekijken, en zien of ik daar wat meer wijs uit wordt :)

Als je dit kunt lezen, dan werkt mij Signature!


Acties:
  • 0 Henk 'm!

  • eheijnen
  • Registratie: Juli 2008
  • Niet online
Wachten... schreef op zaterdag 21 oktober 2023 @ 11:39:
[...]


Haha ja ik had al zitten zoeken, maar alles is werkelijk nieuw voor me. Dus ik lees dan wel, maar geen idee waar ik moet starten. Mij leek de CPU even het eerste waar ik naar moest kijken.

Maar ik zal je link ook eens bekijken, en zien of ik daar wat meer wijs uit wordt :)
Die spikes worden door processen veroorzaakt. Dat kun je met CPU% (Utiliization) bekijken.
Zelfde als is de taskmanager van je Windows bakkie.

Wat voor processen dat zijn en of je die misschien uit kunt schakelen kun je het beste eens bij afdeling proxmox navragen...

Wie du mir, so ich dir.


Acties:
  • 0 Henk 'm!

  • eheijnen
  • Registratie: Juli 2008
  • Niet online
Of misschien die processen te temmen.

Maar wat ook belangrijk is is dat je die twee setups meet en vergelijkt.
Misschien heb je die spikes wel maar valt dat bij het algeheel verbruik over de tijd niet of nauwelijks op.....

Wie du mir, so ich dir.


Acties:
  • 0 Henk 'm!

  • Wachten...
  • Registratie: Januari 2008
  • Laatst online: 13:01
eheijnen schreef op zaterdag 21 oktober 2023 @ 12:09:
[...]

Die spikes worden door processen veroorzaakt. Dat kun je met CPU% (Utiliization) bekijken.
Zelfde als is de taskmanager van je Windows bakkie.

Wat voor processen dat zijn en of je die misschien uit kunt schakelen kun je het beste eens bij afdeling proxmox navragen...
Ja ik ga ook nog even een ander systeem erop runnen, dan kan ik ook kijken of het misschien toch nog iets qua hardware/bios settings zijn.

En als je dan toch nog de stroom meter uit wilt sluiten op fouten, welke stroommeters zijn er nog meer goed? Ik zie de brennenstuhl PM 231 E veel voorbij komen, echter zie ik ook wat mindere reviews erover.

Het liefst zou ik ook wat uit willen over een langere tijd. Dus dan kom je al snel op een wifi stekker uit. Daar zie ik dan de TP-link tapo p115 nog wel eens voorbij komen. Ik ben benieuwd of er nog andere betrouwbare meters zijn. Dan kan ik dat verhaal ook uitsluiten.

Als je dit kunt lezen, dan werkt mij Signature!


Acties:
  • 0 Henk 'm!

  • Church of Noise
  • Registratie: April 2006
  • Laatst online: 09:30

Church of Noise

Drive it like you stole it

Shelly Plug S is goed en niet duur. Kan je nadien ook makkelijk in home assistant integreren (lokaal).
een kale Debian of beter DietPi lijkt idd het aangewezen referentiepunt.

Acties:
  • 0 Henk 'm!

  • jurry
  • Registratie: Juni 2003
  • Laatst online: 08:11
Omdat de geheugenprijzen mogelijk weer omhoog gaan, heb ik geprobeerd extra geheugen toe te voegen aan mijn thuis servertje gebaseerd op D3644-B12. De afgelopen drie jaar zat er 1 module van Kingston KSM26ES8/8ME en daarom wilde ik er 3 (bijna) dezelfde modules van Kingston KSM26ES8/8HD bijplaatsen.

Helaas ging dit niet helemaal goed. De eerste keer met alle 4 modules startte de computer niet. Tijdens het wisselen van modules heb ik helaas één keer de computer wel uitgezet via het BIOS maar niet spanningsloos gemaakt. Uiteindelijk start de computer alleen op met twee modules geplaatst channel A slot 3 en channel A slot 1 werkend. Wanneer ik modules plaats in channel B slot 4 en channel B slot 2 - met of zonder modules in de andere twee sloten - dan start de computer niet op en hoor ik steeds continue piepjes uit de luidspreker.

Iemand mogelijk een idee wat ik nog zou kunnen proberen?

BIOS is gewerkt tot de laatste versie R1.8.0. Hopelijk blijft de computer met twee modules stabiel werken want 16 GByte is in principe voldoende voor zo'n 10 Docker containers.

Acties:
  • +1 Henk 'm!

  • Wachten...
  • Registratie: Januari 2008
  • Laatst online: 13:01
Church of Noise schreef op zaterdag 21 oktober 2023 @ 13:53:
Shelly Plug S is goed en niet duur. Kan je nadien ook makkelijk in home assistant integreren (lokaal).
een kale Debian of beter DietPi lijkt idd het aangewezen referentiepunt.
Dank je, deze is wel een stuk prijziger dan de TP-link, maar als hij goed en betrouwbaar werkt, dan is dat het wel waard.

Laat maar, ik had verkeerd gekeken. Deze kost 'maar' 18 euro. Althans, ik ga er vanuit dat het niet deze is?

[ Voor 24% gewijzigd door Wachten... op 21-10-2023 20:41 ]

Als je dit kunt lezen, dan werkt mij Signature!


Acties:
  • 0 Henk 'm!

  • Zsub
  • Registratie: Juli 2006
  • Laatst online: 13:12
jurry schreef op zaterdag 21 oktober 2023 @ 14:32:
Omdat de geheugenprijzen mogelijk weer omhoog gaan, heb ik geprobeerd extra geheugen toe te voegen aan mijn thuis servertje gebaseerd op D3644-B12. De afgelopen drie jaar zat er 1 module van Kingston KSM26ES8/8ME en daarom wilde ik er 3 (bijna) dezelfde modules van Kingston KSM26ES8/8HD bijplaatsen.

[...]
'Vaak' kunnen bepaalde CPUs of moederborden maar een bepaalde hoeveelheid geheugen op een bepaalde hoeveelheid reepjes aan. Bijv in mijn systeem kan ik 64GB geheugen hebben alleen in 2 32GB reepjes, ik heb 4x16 geprobeerd en dat wilde niet. Met als nadeel dat ze schreeuwend duur waren want blijkbaar super zeldzaam, maar soit.

Acties:
  • 0 Henk 'm!

  • GewoonWatSpulle
  • Registratie: Oktober 2009
  • Laatst online: 07-10 15:42
HotSpot79 schreef op zaterdag 21 oktober 2023 @ 10:26:
[...]


Leuke case, maar ik zoek nog altijd een leuke 8x 2.5inch bay mini nas case. Die lijken er niet te zijn, terwijl het toch steeds meer 'gewoon' lijkt te worden dat er alleen maar ssd in een nas wordt gestopt. Tenminste ik wel, voor meerdere redenen.
Je kan kijken naar een 5.25" oplossing voor 8×2.5" en de uitvoering: Silverstone Case Storage CS280

Acties:
  • 0 Henk 'm!

  • Wachten...
  • Registratie: Januari 2008
  • Laatst online: 13:01
Zsub schreef op zaterdag 21 oktober 2023 @ 21:24:
[...]


'Vaak' kunnen bepaalde CPUs of moederborden maar een bepaalde hoeveelheid geheugen op een bepaalde hoeveelheid reepjes aan. Bijv in mijn systeem kan ik 64GB geheugen hebben alleen in 2 32GB reepjes, ik heb 4x16 geprobeerd en dat wilde niet. Met als nadeel dat ze schreeuwend duur waren want blijkbaar super zeldzaam, maar soit.
Wat verstaan jullie momenteel onder 'duur'?
Ik wil mijn systeem ook upgraden naar 32 GB, maar de stick kost 61 euro. Nu is het ook weer niet het allerduurste, maar goedkoop vind ik ze nu al niet. (DDR4)

Als je dit kunt lezen, dan werkt mij Signature!


Acties:
  • 0 Henk 'm!

  • Zsub
  • Registratie: Juli 2006
  • Laatst online: 13:12
Wachten... schreef op zaterdag 21 oktober 2023 @ 21:43:
[...]


Wat verstaan jullie momenteel onder 'duur'?
Ik wil mijn systeem ook upgraden naar 32 GB, maar de stick kost 61 euro. Nu is het ook weer niet het allerduurste, maar goedkoop vind ik ze nu al niet. (DDR4)
€120/stuk :( Plus nog onverwachte douanekosten van €40. Was een nare verrassing. Maar goed, nu heeft server wel ruim voldoende geheugen. Zoveel zelfs, dat ik overweeg voor sommige datasets (de nfs boot share voor m'n raspberry pi's) dedup aan te zetten.

Acties:
  • +4 Henk 'm!
@jurry 4 modules zijn niet de zuinigste keuze.. 1x32gb is beter (en (nog) goedkoper, denk ik)
—————-
Mag ik iedereen vragen om wat meer on-topic te blijven? Als je een off-topic vraag hebt, combineer deze dan liever in een post die ook iets vertelt over zuinigheid.
En ik zie ook dat mensen geen Inventaris in hun profiel hebben. Als je een vraag hebt over “mijn systeem doet..”, dan is het erg lastig om op te zoeken hoe “jouw systeem” er precies uitzag, 15 pagina's terug. Persoonlijk zal ik dit niet meer doen, als er geen link is naar onderdelen of Inventaris. Misschien vinden anderen dat prima, maar het kost alleen onnodig veel tijd. Navragen “wat is uw systeem precies?” vervuilt het onderwerp.

Acties:
  • 0 Henk 'm!

  • Q-bone
  • Registratie: Juni 2001
  • Laatst online: 09:48

Q-bone

Dusss...

weet iemand of een quad i350 meer of minder verbruikt dan een dual i226 ?

Gebruik de i350 niet volledig, dus misschien is een dual i226 een upgrade, maar moet het qua verbruik ook uit kunnen...

bla?


Acties:
  • 0 Henk 'm!

  • jurry
  • Registratie: Juni 2003
  • Laatst online: 08:11
andru123 schreef op zaterdag 21 oktober 2023 @ 22:17:
@jurry 4 modules zijn niet de zuinigste keuze.. 1x32gb is beter (en (nog) goedkoper, denk ik)
Klopt, was een afweging tussen zuinig, geen oude module overhouden en mogelijk iets meer performance door beide channels te gebruiken en vooral meer te kunnen cachen zodat er minder activiteit op de 2,5" HDD schijven zou zijn wat misschien ook weer bijdraagt in besparen. Ondertussen ben ik er achter gekomen dat telegraf ook netjes een lange tijd het geheugengebruik heeft bijgehouden en 16 GByte is voorlopig ruim voldoende.

Volgende stap in verbruik naar beneden brengen is onderzoeken of motioneye te vervangen is door Frigate in combinatie met Coral Accelerator.

Inventaris is bijgewerkt, bedankt voor de tip want de uiteindelijke configuratie van mijn systeem stond al jaren nog steeds als wenslijst. :)

Acties:
  • 0 Henk 'm!

  • Woodski
  • Registratie: Maart 2006
  • Laatst online: 11-10 22:13
Q-bone schreef op zondag 22 oktober 2023 @ 09:42:
weet iemand of een quad i350 meer of minder verbruikt dan een dual i226 ?

Gebruik de i350 niet volledig, dus misschien is een dual i226 een upgrade, maar moet het qua verbruik ook uit kunnen...
Die i350 is zeker geen zuinige keuze

i350 is 4 watt vs 1.3 watt voor de i226 (full load)
Of de i21x, die zijn ook heerlijk zuinig

Acties:
  • 0 Henk 'm!

  • hologr4m
  • Registratie: Juli 2020
  • Laatst online: 03-01 14:57
Metalman schreef op vrijdag 13 oktober 2023 @ 12:13:
[...]

Toevallig heb ik mijn barebone UM480XT gisteren binnen gekregen. Hij staat nu as we speak op mijn bureau te draaien. 2x 16 GB RAM en een Samsung 980 1 TB NVME erin, met alleen een Gigabit netwerkkabel aangesloten. Proxmox geinstalleerd, er draait nu 1 VM op. Idle verbruik is 5.4 Watt volgens mijn Brennenstuhl PM231E. En ik heb nog niets getuned eigenlijk...

Ik ben prettig verrast qua stroomverbruik. Vooraf verbaasde ik me dat ik nauwelijks reviews kon vinden van de 480XT maar voor deze prijs wilde ik het gokje wel wagen. Geen spijt van :)
audiojunk schreef op zaterdag 14 oktober 2023 @ 14:27:
Ook een Minisforum barebone UM480 besteld, is inderdaad een betere deal dan de N100 op Aliepress.
weet 1 van jullie misschien of IOMMU werkt op dit systeem?
hebben jullie de 4800U of 4800H als processor?

ik zit er ook aan te denken om het te bestellen voor Proxmox.

Acties:
  • 0 Henk 'm!

  • Mich
  • Registratie: December 2000
  • Laatst online: 12:27
Q-bone schreef op zondag 22 oktober 2023 @ 09:42:
weet iemand of een quad i350 meer of minder verbruikt dan een dual i226 ?

Gebruik de i350 niet volledig, dus misschien is een dual i226 een upgrade, maar moet het qua verbruik ook uit kunnen...
Als een 1 GB verbinding genoeg is zal ik gaan voor deze: uitvoering: Intel Ethernet Server Adapter I210-T1

Je merkt dan amper aan het verbruik dat die er extra in zit.

Welke kaart heb je op het oog met 2x i226 poorten? Ik zie ze alleen van vage merken. Intel heeft wel een officiële pcix kaart met 1 port.

Acties:
  • 0 Henk 'm!

  • Q-bone
  • Registratie: Juni 2001
  • Laatst online: 09:48

Q-bone

Dusss...

Woodski schreef op zondag 22 oktober 2023 @ 13:58:
[...]

Die i350 is zeker geen zuinige keuze

i350 is 4 watt vs 1.3 watt voor de i226 (full load)
Of de i21x, die zijn ook heerlijk zuinig
Gewoon de eerste de beste ali (kloon) kaart.

bla?


Acties:
  • 0 Henk 'm!

  • Metalman
  • Registratie: December 2003
  • Laatst online: 11-10 19:05
hologr4m schreef op zondag 22 oktober 2023 @ 16:00:
[...]


[...]


weet 1 van jullie misschien of IOMMU werkt op dit systeem?
hebben jullie de 4800U of 4800H als processor?

ik zit er ook aan te denken om het te bestellen voor Proxmox.
Ik heb de UM480XT aangeschaft, die heeft een Ryzen 7 4800H processor. IOMMU heb ik nog niet fysiek getest maar lijkt wel aanwezig:

Afbeeldingslocatie: https://tweakers.net/i/BlBPAKqXIID5WQjCPJrwJQ6bxyA=/800x/filters:strip_exif()/f/image/u5CeWiI7CPCLoQEGsF54pPUV.png?f=fotoalbum_large

Acties:
  • 0 Henk 'm!
Bij AMD wil het nog wel eens zo zijn dat (te) veel apparaten op 1 IOMMU groep hangen, en als je dus daadwerkelijk devices gaat forwarden, je tegen issues aan gaat lopen.
LevelOne Techs heeft daar nog wel wat Youtube filmpjes over dacht ik.

Even niets...


Acties:
  • +2 Henk 'm!

  • roelofz
  • Registratie: Oktober 2002
  • Laatst online: 09:29
Met grofweg 3 mogelijkheden een zuinige server te bouwen, dit topic lezend en al eerder bijdragend, heb ik voor onderstaande gekozen en ook besteld:

#CategoryProductPrijsSubtotaal
1MoederbordenASRock N100DC-ITX€ 139,90€ 139,90
1BehuizingenChieftec IX-06B-OP€ 36,10€ 36,10
1Geheugen internSamsung M378A4G43AB2-CWE€ 77,-€ 77,-
1Solid state drivesLexar NM710 2TB€ 89,85€ 89,85
2Solid state drivesSamsung 870 QVO 8TB€ 329,90€ 659,80
Totaal€ 1.002,65

Hier moet nog een 45 watt voeding bij via Amazon, ook hier besproken (maar die zijn niet in die lijsten te krijgen van tweakers).

De n100 is niet de zuinigste (ik keek ook naar de Odroid H3+) maar is denk ik in deze vorm voor mij het meest flexibel. Het meest verbazend vond ik het gemis aan data over de huidige processoren (Pentium of Celerons niets te vinden, wel een i5 13 serie (zuinig!!!) hierboven aangetroffen, maar te weinig referenties om te weten of iedere i3 dat ook zou kunnen. Ook speelt voor mij mee dat een Pico PSU in de lagere waarden de laatste tijd slecht verkrijgbaar is, dus weer extra moeite kost in aanschaf.

Wat ga ik ermee doen?

Mijn G1820 vervangen, die nu rond de 20 Watt draait met 4 spindels (in spindown), naast de boot SSD. De 1820 heeft het een jaar of 9 uitgehouden, niet slecht.

Ik ben erg benieuwd wat ik aan waarden ga scoren met de Brennenstuhl (waar de bodemwaarde van 20 watt ook uit komt, overigens met de mailserver als vm (docker), de rest draait bare metal in docker).

To be continued!

Acties:
  • 0 Henk 'm!

  • hologr4m
  • Registratie: Juli 2020
  • Laatst online: 03-01 14:57
Metalman schreef op maandag 23 oktober 2023 @ 10:35:
[...]

Ik heb de UM480XT aangeschaft, die heeft een Ryzen 7 4800H processor. IOMMU heb ik nog niet fysiek getest maar lijkt wel aanwezig:

[Afbeelding]
dat is mooi. bedankt.
FireDrunk schreef op maandag 23 oktober 2023 @ 10:59:
Bij AMD wil het nog wel eens zo zijn dat (te) veel apparaten op 1 IOMMU groep hangen, en als je dus daadwerkelijk devices gaat forwarden, je tegen issues aan gaat lopen.
LevelOne Techs heeft daar nog wel wat Youtube filmpjes over dacht ik.
dat is handig om te weten. bedankt.

Acties:
  • 0 Henk 'm!
roelofz schreef op maandag 23 oktober 2023 @ 12:19:
Met grofweg 3 mogelijkheden een zuinige server te bouwen, …
De n100 is niet de zuinigste () maar is denk ik in deze vorm voor mij het meest flexibel. Het meest verbazend vond ik het gemis aan data over de huidige processoren (Pentium of Celerons niets te vinden, wel een i5 13 serie (zuinig!!!) hierboven aangetroffen, maar te weinig referenties om te weten of iedere i3 dat ook zou kunnen. Ook speelt voor mij mee dat een Pico PSU in de lagere waarden de laatste tijd slecht verkrijgbaar is, dus weer extra moeite kost in aanschaf.
Voor ~100 extra zou ik een i3-12100 met Asus H610 miniITX combo kiezen. Je krijgt dan een volvardige CPU en mobo, die 3x sneller is en toch zuiniger tegelijk. i3-s waren hier meerdere keren getest, het was altijd zuinig in idle (ik heb i3 op 3,5W draaiend, zie ook gepinde posts). Ja picoPSU voegt extra kosten dan, maar als je systeem voor meerdere jaren koopt.. Maar ja, N100 is ook prima voor een server.

Acties:
  • +1 Henk 'm!
andru123 schreef op dinsdag 24 oktober 2023 @ 00:27:
[...]
Voor ~100 extra zou ik een i3-12100 met Asus H610 miniITX combo kiezen. Je krijgt dan een volvardige CPU en mobo, die 3x sneller is en toch zuiniger tegelijk. i3-s waren hier meerdere keren getest, het was altijd zuinig in idle (ik heb i3 op 3,5W draaiend, zie ook gepinde posts). Ja picoPSU voegt extra kosten dan, maar als je systeem voor meerdere jaren koopt.. Maar ja, N100 is ook prima voor een server.
I.p.v. upselling naar een volwaardige i3 kan downselling naar een N5105 wellicht net zo goed. ~2W idle waarbij geen echte tuning nodig is. En de 23 docker containers die ik er op heb draaien draait die de hand niet voor om.

En ja, wellicht dat die eerder vervangen moet worden, maar wellicht ook niet. En al moet deze over ~5 jaar vervangen worden en kan een i3 10 jaar mee. Over de gehele periode (/2 aankopen) zal dat waarschijnlijk nog steeds goedkoper (ten opzichte van de dure i3). En over 5 jaar koop je wellicht weer een goedkoop low end systeem dat beter is dan de huidige i3.

Acties:
  • +1 Henk 'm!
RobertMe schreef op dinsdag 24 oktober 2023 @ 06:34:
[...]

I.p.v. upselling naar een volwaardige i3 kan downselling naar een N5105 wellicht net zo goed. ~2W idle waarbij geen echte tuning nodig is. En de 23 docker containers die ik er op heb draaien draait die de hand niet voor om.

En ja, wellicht dat die eerder vervangen moet worden, maar wellicht ook niet. En al moet deze over ~5 jaar vervangen worden en kan een i3 10 jaar mee. Over de gehele periode (/2 aankopen) zal dat waarschijnlijk nog steeds goedkoper (ten opzichte van de dure i3). En over 5 jaar koop je wellicht weer een goedkoop low end systeem dat beter is dan de huidige i3.
Ik heb deze overweging ook gemaakt voor mijn nieuwe server. Ik had namelijk ook al een NUC met J3455 naast mijn oude server draaien.

Het draaien van server containers was geen probleem voor dit bakje, maar alle interactieve zaken die erop gedaan werden waren gewoon takke-traag: ik moest per build (documentatie) gewoon 30-60 seconden wachten. Onwerkbaar als je interactief bezig bent...

Vandaar dus toch voor een 'beest' gekozen, die wel zwaar getuned is, en waar (bijna) alle server processen op de E-cores draaien (snel zat), maar de interactieve zaken op de P-cores gezet zijn.

Bouwen van documentatie is nu 1-2 seconden wachten. Wordpress ontwikkeling is ook weer interactief ipv irritant traag en als ik voor Home Assistant mijn custom card aan het aanpassen ben is het ook weer met plezier ipv wachten, wachten en nog eens wachten tot 15.000 regels JavaScript zijn verwerkt...

Ik ben na 9 maanden nog steesd erg tevreden over deze hybride aanpak. Vreselijk zuinig, en als het moet ook erg snel. Het interactieve werken zie je namelijk niet/nauwelijks terug in het verbruik.

Material 3 Thema's voor HA | Swiss Army Knife custom card voor HA | AmoebeLabs


Acties:
  • 0 Henk 'm!
Mars Warrior schreef op dinsdag 24 oktober 2023 @ 12:42:
[...]

Ik heb deze overweging ook gemaakt voor mijn nieuwe server. Ik had namelijk ook al een NUC met J3455 naast mijn oude server draaien.

Het draaien van server containers was geen probleem voor dit bakje, maar alle interactieve zaken die erop gedaan werden waren gewoon takke-traag: ik moest per build (documentatie) gewoon 30-60 seconden wachten. Onwerkbaar als je interactief bezig bent...

Vandaar dus toch voor een 'beest' gekozen, die wel zwaar getuned is, en waar (bijna) alle server processen op de E-cores draaien (snel zat), maar de interactieve zaken op de P-cores gezet zijn.

Bouwen van documentatie is nu 1-2 seconden wachten. Wordpress ontwikkeling is ook weer interactief ipv irritant traag en als ik voor Home Assistant mijn custom card aan het aanpassen ben is het ook weer met plezier ipv wachten, wachten en nog eens wachten tot 15.000 regels JavaScript zijn verwerkt...

Ik ben na 9 maanden nog steesd erg tevreden over deze hybride aanpak. Vreselijk zuinig, en als het moet ook erg snel. Het interactieve werken zie je namelijk niet/nauwelijks terug in het verbruik.
Dat ligt uiteraard ook weer aan het gebruik. Ik doe development werk dan weer op mijn PC :P Dan heb ik gewoon een fatsoenlijke PC en een lichte server. Kan er wel een "dikke" server zetten, maar ik zie me niet programmeren op de server / .... En een dikkere server heeft en hogere aanschafkosten en een hoger verbruik.

Maar misschien ga ik ook wel eens een GitLab servertje er op zetten met een CI pipeline, en dan zal die N5105 wel weer aardig krap / traag zijn.

Acties:
  • 0 Henk 'm!
RobertMe schreef op dinsdag 24 oktober 2023 @ 12:49:
[...]

Dat ligt uiteraard ook weer aan het gebruik. Ik doe development werk dan weer op mijn PC :P Dan heb ik gewoon een fatsoenlijke PC en een lichte server. Kan er wel een "dikke" server zetten, maar ik zie me niet programmeren op de server / .... En een dikkere server heeft en hogere aanschafkosten en een hoger verbruik.

Maar misschien ga ik ook wel eens een GitLab servertje er op zetten met een CI pipeline, en dan zal die N5105 wel weer aardig krap / traag zijn.
VScode met remote SSH containers: daarmee kan ik meteen ook de gecompileerde versie binnen Home Assistant gebruiken en debuggen en is die versie ook altijd beschikbaar, immers draait op mijn server. Ik heb geen zin om Docker Desktop te moeten gebruiken. Veel te veel gekloot...

Documentatie (MkDocs) wordt gebouwd binnen de MkDocs container (via vscode remote ssh) en dan naar Github gepushed waar de website draait.

Material 3 Thema's voor HA | Swiss Army Knife custom card voor HA | AmoebeLabs


Acties:
  • 0 Henk 'm!
Mars Warrior schreef op dinsdag 24 oktober 2023 @ 12:54:
[...]

VScode met remote SSH containers: daarmee kan ik meteen ook de gecompileerde versie binnen Home Assistant gebruiken en debuggen en is die versie ook altijd beschikbaar, immers draait op mijn server. Ik heb geen zin om Docker Desktop te moeten gebruiken. Veel te veel gekloot...

Documentatie (MkDocs) wordt gebouwd binnen de MkDocs container (via vscode remote ssh) en dan naar Github gepushed waar de website draait.
Nouja, ieder zijn ding dus.

Maar professioneel gebruik ik de tools van JetBrains, en prive ook. Dus dan is VSCode wel een flinke achteruitgang en meer een geavanceerde tekst editor dan een IDE.

Maar zoals gezegd, ieder maakt zijn eigen keuzes en heeft zijn eigen wensen en werkwijzen. Iemand die meer development taken op de server wilt doen zal dus voor een (beefed up) Intel i processor of AMD variant gaan. Iemand die om andere redenen zwaardere software op de server draait (een fotograaf die met AI foto's laat indexeren en taggen and what not?) evengoed. Maar zo zullen er ook voldoende zijn die relatief lichte self hosted software draaien (iets voor backups, domotica, mailserver, telefooncentrale, "foto album", document beheer, ...) dat prima op een RPi of vergelijkbaar kan en een Intel N processor voldoende resources heeft en ook meerdere jaren mee kan.

Acties:
  • 0 Henk 'm!

  • CAPSLOCK2000
  • Registratie: Februari 2003
  • Laatst online: 10-10 10:32

CAPSLOCK2000

zie teletekst pagina 888

andru123 schreef op dinsdag 24 oktober 2023 @ 00:27:
[...]
Voor ~100 extra zou ik een i3-12100 met Asus H610 miniITX combo kiezen. Je krijgt dan een volvardige CPU en mobo, die 3x sneller is en toch zuiniger tegelijk. i3-s waren hier meerdere keren getest, het was altijd zuinig in idle (ik heb i3 op 3,5W draaiend, zie ook gepinde posts). Ja picoPSU voegt extra kosten dan, maar als je systeem voor meerdere jaren koopt.. Maar ja, N100 is ook prima voor een server.
Asus H610 miniITX + i3-12100 + pico + powerbrick
= 110 + 120 + 40 +10 => €280 euro

Dat is het dubbele van dat N100 moederbord. Dat mag dan inderdaad ook wel meer dan dubbel zo snel zijn. Op de totaalprijs scheelt het niet zo veel omdat @roelofz er een flinke berg storage aan heeft hangen maar dat vertekent het beeld een beetje imho.

Ik zeg niet dat je voorstel verkeerd is, ik denk dat je inderdaad meer bang/buck krijgt maar de totaalprijs stijgt wel. Nu komen we wel bij de vraag wat je daar extra voor terug krijgt. Maak je gebruik van die extra kracht of doe je dat in praktijk toch niet? Als het systeem 90% van de tijd idle is dan is het aantrekkelijk om het idle-verbruik zo laag mogelijk te hebben maar het voordeel daarvan wordt wel steeds kleiner.

Hoeveel extra kost het om het verbruik nog een paar W lager te maken? Het heeft economisch gezien geen zin om 10 euro per jaar aan stroom te besparen als je daar 100€ extra voor moet uitgeven aan hardware?

Het gaat er wel heel erg om at je doelen zijn, financieel is maar 1 argument. Als het om milieu, warmte of herrie gaat krijg je heel andere overwegingen. Punt is dat de beste score (bv laagste gebruik) niet altijd de beste manier is om je doel te bereiken.

Ik kijk dus niet (alleen) naar waar ik de meeste bang/buck krijg maar ook naar wat de voordeligste manier is om mijn doelen te behalen. Als ik voor €1.000 euro een splinternieuwe F16 kan kopen is dat veel bang/buck maar als ik er alleen pak melk wil gaan kopen ben ik beter af met een gammele fiets waar ik €500 voor moet betalen, ook al is dat veel minder bang/buck.


Ik zit momenteel in een 'distribute all the things'-fase waarbij ik minstens 5 van alles wil, de prijs per node is daarom belangrijker dan de totale hoeveelheid CPU kracht.

1 -> geen redundantie
2 -> geen duidelijkheid wie van de twee gelijk heeft. Dit kost 100% overcapaciteit
3 -> je kan 1 fout opvangen en bij het herstelen daarvan mag je geen fouten maken. Dit kost 50% overcapaciteit.
4 -> slechts marginaal beter dan 3, wiskundig niet interessant.
5 -> nu kun je 2 fouten opvangen. Na de eerste fout kun je met een gerust hard aan de oplossing werken want je kan je nóg een storing permitteren voor je in de problemen komt. Dit kost 40% overcapaciteit en bij een enkele storing lever je maar 20% perfromance in.

Situatie A
2 systemen met ieder performance "100" (ik laat in het midden wat dat precies is). Dat cluster kan een load van 100 aan, ook als 1 node uitvalt, maar in totaal moet ik daarvoor "200" aan pefromance kopen.
Ales beide nodes online zijn heb ik 200 perfomance maar dat niveau kan ik niet garanderen dus ik kan niet meer dan 50% echt inzetten. Bij een tweede storing is er ook direct niks meer over.
Je betaalt dus het dubbele van wat je nodig hebt.

Situatie B
5 systemen met ieder perrmance van "25". Als daar 1 node uitvalt heb ik ook "100" over. In totaal moet ik "125" performance betalen maar kan daarvan wel 80% garanderen. Ik hoef dus slechts 20% overhead te betalen.
Bij een tweede storing heb ik nog altijd 75% van de gewenste capaciteit over.


Stel nu dat systeem A een prijs heeft van €100 en systeem B een prijs van €40 euro.
Met 1 systeem is A veel gunstiger:
A: 100 performance / 100 bucks = 1 bang / buck
B 25 performande / 40 bucks = 0.625 bang /buck

Maar nu met redundantie er bij:
2 x A = (1 x 100 = ) 100 effectieve performance / (2 * 100 =) 200 bucks -> 0.5 bang / buck
5 x B = (4 x 25 = ) 100 effectieve performance / (5 * 40 =) 200 bucks -> 0.5 bang / buck

Hey, opeens is de processor die langzamer en duurder is toch net zo voordelig!
En bij een storing hou je veel meer capaciteit beschikbaar.

Nu moet je hierbij ook nog de kosten voor elektriciteit meenemen en ieder systeem zal wat extra overhead hebben. Al kun je daar flink op besparen door meerdere systemen op dezelfde voeding aan te sluiten maar dan verlies je wel weer wat redundantie.

This post is warranted for the full amount you paid me for it.


Acties:
  • 0 Henk 'm!

  • Remc0_
  • Registratie: Juni 2018
  • Laatst online: 13:02
RobertMe schreef op dinsdag 24 oktober 2023 @ 13:05:
[...]

Nouja, ieder zijn ding dus.

Maar professioneel gebruik ik de tools van JetBrains, en prive ook. Dus dan is VSCode wel een flinke achteruitgang en meer een geavanceerde tekst editor dan een IDE.

Maar zoals gezegd, ieder maakt zijn eigen keuzes en heeft zijn eigen wensen en werkwijzen. Iemand die meer development taken op de server wilt doen zal dus voor een (beefed up) Intel i processor of AMD variant gaan. Iemand die om andere redenen zwaardere software op de server draait (een fotograaf die met AI foto's laat indexeren en taggen and what not?) evengoed. Maar zo zullen er ook voldoende zijn die relatief lichte self hosted software draaien (iets voor backups, domotica, mailserver, telefooncentrale, "foto album", document beheer, ...) dat prima op een RPi of vergelijkbaar kan en een Intel N processor voldoende resources heeft en ook meerdere jaren mee kan.
Off-Topic maar JetBrains heeft ook een remote environment die erg goed werkt. Ook handig als je een keer extra computer nodig hebt voor het draaien van simulaties of AI tasks bijvoorbeeld.

Acties:
  • 0 Henk 'm!
@CAPSLOCK2000 Je bouwt een cluster voor distributed computing, neem ik aan, niet een failover cluster, met alleen maar een server node active. Dan de aanname dat 1 node is altijd uit is een beetje verkeerd. Ja, een node kan down gaan, maar het is de bedoeling dat het niet te lang duurt, toch? Stel, 10% van de tijd. Dan krijg je 190% vs 122.5% van performance/capaciteit over. Ook het werk om 5 nodes in te richten/onderhouden is iets meer dan met 2. En kans dan een dure HW uitvaalt is kleiner dan een goedkopere.

Acties:
  • 0 Henk 'm!

  • roelofz
  • Registratie: Oktober 2002
  • Laatst online: 09:29
@CAPSLOCK2000 dat waren een beetje mijn overwegingen. Ik ging vorige week rekenen wat de verschillen zijn, als je nog 4 watt idle bespaard (wat volgens mij het verschil is, als je naar de verschillende systemen kijkt).
En dan wordt het erg relatief, ook al wil ik vanuit milieu perspectief ook het maximale besparen.
De i3 had ik niet gezien, zou alleen nog steeds een duurdere optie worden (met wel veel meer vermogen).
Als het goed is, maak ik al een behoorlijke stap en hiermee zat ik (tov de lagere cpu's) aan de veilige kant wat betreft vermogen.

Keuzes, er zijn altijd betere, dus dit is niet het meest zuinige systeem, maar ga hier denk ik toch wel happy mee worden....

Acties:
  • 0 Henk 'm!

  • Yarisken
  • Registratie: Augustus 2010
  • Laatst online: 13:02
roelofz schreef op maandag 23 oktober 2023 @ 12:19:
Met grofweg 3 mogelijkheden een zuinige server te bouwen, dit topic lezend en al eerder bijdragend, heb ik voor onderstaande gekozen en ook besteld:

#CategoryProductPrijsSubtotaal
1MoederbordenASRock N100DC-ITX€ 139,90€ 139,90
1BehuizingenChieftec IX-06B-OP€ 36,10€ 36,10
1Geheugen internSamsung M378A4G43AB2-CWE€ 77,-€ 77,-
1Solid state drivesLexar NM710 2TB€ 89,85€ 89,85
2Solid state drivesSamsung 870 QVO 8TB€ 329,90€ 659,80
Totaal€ 1.002,65

Hier moet nog een 45 watt voeding bij via Amazon, ook hier besproken (maar die zijn niet in die lijsten te krijgen van tweakers).

De n100 is niet de zuinigste (ik keek ook naar de Odroid H3+) maar is denk ik in deze vorm voor mij het meest flexibel. Het meest verbazend vond ik het gemis aan data over de huidige processoren (Pentium of Celerons niets te vinden, wel een i5 13 serie (zuinig!!!) hierboven aangetroffen, maar te weinig referenties om te weten of iedere i3 dat ook zou kunnen. Ook speelt voor mij mee dat een Pico PSU in de lagere waarden de laatste tijd slecht verkrijgbaar is, dus weer extra moeite kost in aanschaf.

Wat ga ik ermee doen?

Mijn G1820 vervangen, die nu rond de 20 Watt draait met 4 spindels (in spindown), naast de boot SSD. De 1820 heeft het een jaar of 9 uitgehouden, niet slecht.

Ik ben erg benieuwd wat ik aan waarden ga scoren met de Brennenstuhl (waar de bodemwaarde van 20 watt ook uit komt, overigens met de mailserver als vm (docker), de rest draait bare metal in docker).

To be continued!
Kan je een update geven over deze build ? Lijkt ook ideaal voor mezelf. Zoek ook een systeem met 2 sata poorten. Is je G1820 stukgegaan of gewoon te traag geworden ?

Acties:
  • 0 Henk 'm!

  • roelofz
  • Registratie: Oktober 2002
  • Laatst online: 09:29
De schijven zijn ook rond de 9 jaar en ik vond het nu zachtjes aan tijd het risico te verkleinen en het verbruik te verbeteren. 6 watt idle is hierboven te vinden, dat is ook de besparing die ik in gedachten heb (al ben ik met 10 watt al gehalveerd in verbruik).

Mainboard is binnen, maar geheugen nog niet, wordt denk ik dit weekend dat ik kan gaan bouwen.

Acties:
  • 0 Henk 'm!

  • padoempats
  • Registratie: September 2017
  • Laatst online: 04-10 05:44
Hi, ik zoek graag wat tips mbt het samenstellen/kiezen van een nieuwe zuinige server. Op dit moment gebruik ik een supermicro bord, 4x lan, e3-1260 v6, 32gb, 2x ssd, 2.5" 4TB hdd die ik zou willen vernieuwen. Systeem is nu meer dan 5 jaar oud, draait grofweg 35-40w 24/7. Daarop draait een 'oude' xenserver, voorheen een hele reeks VMs, inmiddels bijna alle VMs 'gemigreerd' naar docker containers. Nu draait er 1 grote VM voor alle containers (bijna 30), een aparte VM die alleen als gateway/router dient en een Windows VM. Ik zou graag proxmox willen gebruiken, virtualisatie wil ik behouden om af en toe wat vrij te kunnen rommelen met een VM.

Ik heb ernaast ook een NVR (Dahua) die zo'n 14w gebruikt om 4x 4k cameras te monitoren. Wat ik eigenlijk wil is frigate gebruiken, maar als ik dit draai voor al deze cameras dan pakt die zomaar 70% cpu. Er is geen hardware acceleratie. Zou graag frigate gebruiken, wat een veel fijner NVR-systeem is dan de native dahua nvr. Door de NVR weg te doen en de server te vervangen hoop ik ook wat verbruik te verminderen, terwijl ik motion detection en object recognition toepas. Zou dus graag een Coral eraan hangen (gaat nu niet, Xenserver free version die ik gebruik kan geen usb forwarden naar de vms).

De server draait nooit 'idle'. Domoticz + influxdb draait zeer intensief met het loggen van 100en metrics per seconde. CPU is continu 5-15%.

Daarnaast is deze server ook een timemachine nas, waarbij ik mn macos laptops backup.

Qua hardware wil ik in ieder geval:
32GB mem
1x 2TB SSD NVME -> Containers, images, databases
1x 8TB SSD -> NVR en Backups
Coral USB -> Frigate object recognition
2x lan -> 1 voor WAN, 1 voor LAN, om de gateway/router functionaliteit in te bouwen. Ik gebruik geen externe router

Qua cpu zou ik er wel op vooruit willen gaan. Een N100 is een stap terug, maar een i5-13600 of iets dergelijks klinkt als een substantiele upgrade. De extra cpu capaciteit kan ik (zakelijk) ook af en toe gebruiken voor testen die veel CPU vragen. Sowieso wil ik een snellere single core snelheid om zware influxdb queries sneller te kunnen krijgen

Tips zijn welkom om de balans tussen verbruik en cpu-capaciteit hoog te houden

Acties:
  • 0 Henk 'm!
Iemand een slim alternatief voor de: uitvoering: ASUS PRO H610T-CSM
Waar wel een PCIe poort op zit?

Als ik hier zo kijk is de keuze redelijk beperkt: categorie: Moederborden

Dat Asus bordje voldoet eigelijk voor 99% om een nieuwe Router mee te bouwen, met als enige nadeel dat ik een beetje een ingewikkelde constructie zou moeten doen om er een PCIe 10Gb adapter in te krijgen vanuit de M.2 poort.

Als dat met een riser in een simpele behuizing zou kunnen zou dat net even wat handiger zijn denk ik.

Even niets...


Acties:
  • 0 Henk 'm!

  • Mich
  • Registratie: December 2000
  • Laatst online: 12:27
FireDrunk schreef op woensdag 25 oktober 2023 @ 11:43:
Iemand een slim alternatief voor de: uitvoering: ASUS PRO H610T-CSM
Waar wel een PCIe poort op zit?

Als ik hier zo kijk is de keuze redelijk beperkt: categorie: Moederborden

Dat Asus bordje voldoet eigelijk voor 99% om een nieuwe Router mee te bouwen, met als enige nadeel dat ik een beetje een ingewikkelde constructie zou moeten doen om er een PCIe 10Gb adapter in te krijgen vanuit de M.2 poort.

Als dat met een riser in een simpele behuizing zou kunnen zou dat net even wat handiger zijn denk ik.
Ik heb dit bord uitvoering: ASUS ROG Strix B760-I GAMING WIFI

Staat wel info over in dit topic. Nadeel is dat zodra je de pci port gebruikt je CPU niet lager komt dan c6 state. Dit omdat het eigenlijk een port is voor een videokaart en op een of andere manier kom je dan niet lager. Niet alleen op dit bord een probleem, is een ontwerp ding van Intel. Maar goed. Met een 10gb kaart kom je misschien toch al niet lager dan c6.

Ik hem om deze reden naar een uATX gestapt die ook "normale" pci poorten heeft.

Acties:
  • +1 Henk 'm!

  • CAPSLOCK2000
  • Registratie: Februari 2003
  • Laatst online: 10-10 10:32

CAPSLOCK2000

zie teletekst pagina 888

andru123 schreef op dinsdag 24 oktober 2023 @ 15:16:
@CAPSLOCK2000 Je bouwt een cluster voor distributed computing, neem ik aan, niet een failover cluster, met alleen maar een server node active. Dan de aanname dat 1 node is altijd uit is een beetje verkeerd. Ja, een node kan down gaan, maar het is de bedoeling dat het niet te lang duurt, toch? Stel, 10% van de tijd. Dan krijg je 190% vs 122.5% van performance/capaciteit over. Ook het werk om 5 nodes in te richten/onderhouden is iets meer dan met 2. En kans dan een dure HW uitvaalt is kleiner dan een goedkopere.
Het is een beetje OT voor dit topic maar het gaat mij wel om high-availability. Mijn internet moet het altijd doen, mijn bestanden moeten er atlijd zijn, etc. Ik heb veel nodes in mijn cluster zoals ik veel schijven in m'n RAID heb, zodat ik rustig kan slapen zelfs als er eentje uitvalt en ik bij het herstellen van een probleem niet (minder) bang hoef te zijn dat de andere node ook omvalt.

Uitval komt bij mij overigens minder vaak door hardware dan door software. Ik heb thuis geen mooie test-omgeving, draai veel bleeding edge software en heb een hoop knutselprojectjes in verschillende staat van compleetheid en stabilteit, er gaat dus regelmatig wat stuk. Dat zie ik niet als probleem maar deel van de hobby en een manier om mijn skills op pijl te houden.

Meerdere systemen beheren is meer werk, maar in verhouding tot het totaal aantal systemen/vms/containers dat ik draai stelt dat niet zo veel voor (puppet doet het meeste werk voor mij). Of ik het nu voor 2 of voor 50 systemen automatiseer maakt weinig verschil.

Botte rekenkracht is niet mijn doel, maar ik heb wel een zekere hoeveelheid snelheid en geheugen per node nodig om lekker te doen wat ik wil. Daarom heb ik gezocht naar het systeem dat net genoeg snelheid geeft dat ik er mee vooruit kan, maar per systeem relatief goedkoop en zuinig is zodat ik meerdere kan kopen.

Het is niet zo dat er maar 1 node actief is, ik probeer de load zoveel mogelijk te verdelen over alle systemen. Hoe meer systemen ik heb, hoe minder taken er naar een ander systeem moeten worden verplaatst als er iets uitvalt (al is het maar voor de dagelijkse updates). In mijn oude/huidige omgeving kost een reboot van een server bijna een half uur omdat er heel veel VMs moeten worden ge-live-migrate, docker containers herstart, workflows die op andere systemen worden herstart, dingen die in maintenance mode gezet moeten worden, etc, en dan ook nog met een hoop dependencies waardoor niet alles parallel kan afsluiten ("eerst service afsluiten, dan vm afsluiten, dan netwerk-storage afsluiten, dan netwerk afsluiten, dan internet naar andere host verplaatsen, dan alles weer opbouwen").


Laat duidelijk zijn dat mijn keuzes heel persoonlijk zijn en toegespitst op mijn wensen en behoeftes. Het is een vreemde mix van hobby tot profi maar er zit wel een filosofie en een plan achter en ik baseer me op IT-principes die ook op anderen van toepassing zijn.

This post is warranted for the full amount you paid me for it.


Acties:
  • 0 Henk 'm!
FireDrunk schreef op woensdag 25 oktober 2023 @ 11:43:
Dat Asus bordje voldoet eigelijk voor 99% om een nieuwe Router mee te bouwen, met als enige nadeel dat ik een beetje een ingewikkelde constructie zou moeten doen om er een PCIe 10Gb adapter in te krijgen vanuit de M.2 poort.
Als dat met een riser in een simpele behuizing zou kunnen zou dat net even wat handiger zijn denk ik.
Er zijn wel m.2 naar pcie converters van onbekende kwaliteit. Maar ga je dan geen m.2 schijf gebruiken? Er is wel m.2 wifi port, maar dat is vaak beperkt tot 1 pci lane, dus ong. 2,5Gbit max (als dat werkt). Waar heb je überhaupt een 10gbit port voor nodig? De port op de moedebord is 1gbit… of ga je dat niet gebruiken?
Pagina: 1 ... 58 ... 116 Laatste