Material 3 Thema's voor HA | Swiss Army Knife custom card voor HA | AmoebeLabs
- Mars Warrior
- Registratie: Oktober 2003
- Laatst online: 11:29
Earth, the final frontier
- Mini-box picoPSU
- ASRock DeskMini
- Computer accessoires
- Mini-box
- Kontron
- Leicke
- Fujitsu
- FSP
- Mini-box picoPSU 90
- Fujitsu D3642-B
- Leicke ULL Power Supply 120 W
- Fujitsu D3644-B
- Mini-box picoPSU 80 + 60W Adapter Power Kit
- Fujitsu D3643-H
- ASRock DeskMini 310
- Kontron K3842-Q
- Kontron K3843-B
- FSP FSP096-AHAN3
- Mini-box PicoPSU-90 + 84W (Fortron) Adapter Power Kit
- Barebones
- ASRock
:strip_icc():strip_exif()/u/94045/crop66c1b4250e8a2_cropped.jpg?f=community)
Ik heb de HWE kernel ook geïnstalleerd.Mars Warrior schreef op donderdag 2 oktober 2025 @ 18:41:
[...]
Welke kernel is dat? De Desktop versie draait namelijk automatisch de HWE kernel.
Kernel is versie 6.14.0-32-generic
COTE!
- Mars Warrior
- Registratie: Oktober 2003
- Laatst online: 11:29
Earth, the final frontier
- Mini-box picoPSU
- ASRock DeskMini
- Computer accessoires
- Mini-box
- Kontron
- Leicke
- Fujitsu
- FSP
- Mini-box picoPSU 90
- Fujitsu D3642-B
- Leicke ULL Power Supply 120 W
- Fujitsu D3644-B
- Mini-box picoPSU 80 + 60W Adapter Power Kit
- Fujitsu D3643-H
- ASRock DeskMini 310
- Kontron K3842-Q
- Kontron K3843-B
- FSP FSP096-AHAN3
- Mini-box PicoPSU-90 + 84W (Fortron) Adapter Power Kit
- Barebones
- ASRock
:strip_icc():strip_exif()/u/94045/crop66c1b4250e8a2_cropped.jpg?f=community)
Dan ga ik toch maar upgraden om te zien of het probleem dan weg is. Zo niet dan kan het zomaar aan de GUI liggen.Bontje Blauw schreef op donderdag 2 oktober 2025 @ 18:50:
[...]
Ik heb de HWE kernel ook geïnstalleerd.
Kernel is versie 6.14.0-32-generic
Geen idee of je die zomaar kunt verwijderen of tijdelijk kunt stoppen om te testen of het daaraan ligt. Ik ga niet een reinstall doen. Beetje teveel werk.
Edit:
How to enable or disable gui in Ubuntu 22.04
[ Voor 14% gewijzigd door Mars Warrior op 02-10-2025 20:00 ]
Material 3 Thema's voor HA | Swiss Army Knife custom card voor HA | AmoebeLabs
- Mars Warrior
- Registratie: Oktober 2003
- Laatst online: 11:29
Earth, the final frontier
- Mini-box picoPSU
- ASRock DeskMini
- Computer accessoires
- Mini-box
- Kontron
- Leicke
- Fujitsu
- FSP
- Mini-box picoPSU 90
- Fujitsu D3642-B
- Leicke ULL Power Supply 120 W
- Fujitsu D3644-B
- Mini-box picoPSU 80 + 60W Adapter Power Kit
- Fujitsu D3643-H
- ASRock DeskMini 310
- Kontron K3842-Q
- Kontron K3843-B
- FSP FSP096-AHAN3
- Mini-box PicoPSU-90 + 84W (Fortron) Adapter Power Kit
- Barebones
- ASRock
:strip_icc():strip_exif()/u/94045/crop66c1b4250e8a2_cropped.jpg?f=community)
1
| grep NO_HZ /boot/config-$(uname -r) |
Material 3 Thema's voor HA | Swiss Army Knife custom card voor HA | AmoebeLabs
Ik probeer het zonder desktop allemaal te doen in Linux. Wel een leercurve, maar is wel leuk en goed te doen. Ook al ben ik pas een jaar geleden met Linux begonnen. Zeker met het huidige internet en GPT en zo. Vroeger moest ik uit een boekje leren hoe DOS werkte. En internet was in de 90's met 0,1Mbps ook niet snel te noemen en Google was er ook nog niet.
Voor management heb ik Webmin en Cockpit gebruikt om te kijken doe dat werkt. Webmin is uitgebreider en kan je heel veel managen en controleren via een web gui. Cockpit is ook een web gui maar wat simplistisch.
Portainer of CasaOS idem, Portainer is uitgebreid, CasaOS (als package geïnstalleerd) is container klik and run. Wellicht heb je dat allemaal al eens gezien en geprobeerd. Maar een desktop installeren, dat zijn echt heel veel files, ook met KDE.
En ik neem aan dat veel processen en allerlei monitorende functies de boel lekker bezig houden.
Hoe organiseer jij de P- en E-cores met containers? Daar ben ik wel benieuwd naar, nu ik net een CPU heb met P- en E-cores. Ergens wel een post van je gelezen met betrekking tot efficiëntie van P- en E-cores. Was het niet dat E-cores op 3Ghz het meest efficiënt zijn? Ik heb nu de P-cores op 4.1Ghz en de E-cores op 3Ghz gezet. Moet het allemaal nog uitproberen met de containers die ik wil draaien.
Ik heb ooit eens een scriptje gebruikt dat in werking treed als een Minecraft server opgestart werd. En die zette dan de CPU op 100% voor voldoende single-core performance. Normale stand was dan 50% en turbomode uit. Dat was voor een 8th gen CPU zonder P- en E-cores en MC liep soms net niet lekker op een lagere zuinige modus.
COTE!
1
2
3
4
5
| xxxxxxxx@ubnt:~# grep NO_HZ /boot/config-$(uname -r) CONFIG_NO_HZ_COMMON=y # CONFIG_NO_HZ_IDLE is not set CONFIG_NO_HZ_FULL=y CONFIG_NO_HZ=y |
COTE!
- Mars Warrior
- Registratie: Oktober 2003
- Laatst online: 11:29
Earth, the final frontier
- Mini-box picoPSU
- ASRock DeskMini
- Computer accessoires
- Mini-box
- Kontron
- Leicke
- Fujitsu
- FSP
- Mini-box picoPSU 90
- Fujitsu D3642-B
- Leicke ULL Power Supply 120 W
- Fujitsu D3644-B
- Mini-box picoPSU 80 + 60W Adapter Power Kit
- Fujitsu D3643-H
- ASRock DeskMini 310
- Kontron K3842-Q
- Kontron K3843-B
- FSP FSP096-AHAN3
- Mini-box PicoPSU-90 + 84W (Fortron) Adapter Power Kit
- Barebones
- ASRock
:strip_icc():strip_exif()/u/94045/crop66c1b4250e8a2_cropped.jpg?f=community)
En neem HT cores ook mee. Linux telt dat als een cpu namelijk.
Material 3 Thema's voor HA | Swiss Army Knife custom card voor HA | AmoebeLabs
sudo systemctl stop graphical.target uit mijn hoofd, maar kan ook graphics.target zijn.Mars Warrior schreef op donderdag 2 oktober 2025 @ 19:54:
Geen idee of je die zomaar kunt verwijderen of tijdelijk kunt stoppen om te testen of het daaraan ligt. Ik ga niet een reinstall doen. Beetje teveel werk.
(Dit target zal bij een UI install normaliter één service, voor de login manager, bevatten, bv sddm.service (bij KDE). Deze service kun je vervolgens disablen als je wilt dat die niet automatisch start).
- Mars Warrior
- Registratie: Oktober 2003
- Laatst online: 11:29
Earth, the final frontier
- Mini-box picoPSU
- ASRock DeskMini
- Computer accessoires
- Mini-box
- Kontron
- Leicke
- Fujitsu
- FSP
- Mini-box picoPSU 90
- Fujitsu D3642-B
- Leicke ULL Power Supply 120 W
- Fujitsu D3644-B
- Mini-box picoPSU 80 + 60W Adapter Power Kit
- Fujitsu D3643-H
- ASRock DeskMini 310
- Kontron K3842-Q
- Kontron K3843-B
- FSP FSP096-AHAN3
- Mini-box PicoPSU-90 + 84W (Fortron) Adapter Power Kit
- Barebones
- ASRock
:strip_icc():strip_exif()/u/94045/crop66c1b4250e8a2_cropped.jpg?f=community)
Ga ik proberen!RobertMe schreef op donderdag 2 oktober 2025 @ 21:04:
[...]
sudo systemctl stop graphical.target uit mijn hoofd, maar kan ook graphics.target zijn.
(Dit target zal bij een UI install normaliter één service, voor de login manager, bevatten, bv sddm.service (bij KDE). Deze service kun je vervolgens disablen als je wilt dat die niet automatisch start).
Verder blijkt dat:
1
2
3
4
| [ 0.455126] cpuidle: using governor ladder [ 0.455126] cpuidle: using governor menu ... [ 0.816837] ACPI: \_SB_.PR00: Found 3 idle states |
Mijn server plotseling in ACPI modes draait, geen c6/c8/c10 etc. meer. Geen idee hoe dit nu weer mogelijk is. Ergens gaat dus wat mis. Alleen geen idee of dat BIOS is, of toch Ubuntu
Material 3 Thema's voor HA | Swiss Army Knife custom card voor HA | AmoebeLabs
# | Categorie | Product | Prijs | Subtotaal |
---|---|---|---|---|
1 | Processors | Intel Core i5-14600K Boxed | € 169,- | € 169,- |
1 | Moederborden | ASUS Prime H610M-A-CSM | € 93,78 | € 93,78 |
1 | Behuizingen | Mars Gaming MC-1000 | € 28,90 | € 28,90 |
1 | Netwerkadapters | Trendnet 10 Gigabit PCIe SFP+ Network Adapter | € 73,78 | € 73,78 |
1 | Processorkoeling | DeepCool AN400 | € 43,33 | € 43,33 |
1 | Geheugen intern | Integral IN5T32GNHRBX | € 79,88 | € 79,88 |
1 | Voedingen | be quiet! Pure Power 13 M | 550W | € 87,99 | € 87,99 |
1 | Interne SSD's | Netac NV3000 2TB | € 0,- | € 0,- |
1 | Interne SSD's | WD Blue SA510 2,5" 4TB | € 249,- | € 249,- |
1 | Interne SSD's | WD Green SN350 (TLC) 500GB | € 36,91 | € 36,91 |
Bekijk collectie Importeer producten | Totaal | € 862,57 |
Ik heb alle tweaks toegepast die hier voorbij zijn gekomen.
Alle bios instellingen die ik niet kende gegoogled en stuk voor stuk getest.
Heb er al aardig wat avondjes opzitten en het verbruik is uiteindelijk..... 24 watt
Gemeten met een Fibaro Z-Wave smart stekker.
Dat is toch wel een beetje teleurstellend.
Package state is niet beter dan C2
1
2
3
4
5
6
7
8
9
10
11
| Pkg(HW) | Core(HW) | CPU(OS) 0 CPU(OS) 1 | | C0 active 0.2% 0.3% | | POLL 0.0% 0.0 ms 0.0% 0.0 ms | | C1_ACPI 0.5% 0.4 ms 0.7% 0.3 ms C2 (pc2) 71.2% | | C2_ACPI 2.3% 0.7 ms 1.7% 0.8 ms C3 (pc3) 0.0% | C3 (cc3) 0.0% | C3_ACPI 96.3% 14.2 ms 97.2% 21.7 ms C6 (pc6) 0.0% | C6 (cc6) 1.8% | C7 (pc7) 0.0% | C7 (cc7) 90.2% | C8 (pc8) 0.0% | | C9 (pc9) 0.0% | | C10 (pc10) 0.0% | | |
Eerste verdachte: de PCI netwerk kaart.
Volgens specs van de fabrikant zou deze niet meer dan 1,5watt moeten verbruiken.
Ik heb deze kaart ook op aanraden van iemand hier in dit topic gekozen omdat dit een van de zuinigste kaarten in deze prijsklasse zou zijn.
Met of zonder DAC kabel maakt overigens niets uit voor het verbruik.
De kaart er uit gehaald en het verbruik daalde naar 18 watt en ik had 42% C2 en 33% C3.
Als we uit gaan van de specs van de fabrikant zou het verbruik maar 1,5watt moeten zijn. Dit nemen we natuurlijk met een korrel zout maar 6 watt verschil is wel erg veel. En op 1 of andere manier houd hij het systeem in C2.
In Powertop zie ik verder ook de hier eerde genoemde tick_nohz_handler boven aan de lijst staan.
1
2
3
4
5
6
7
8
| Summary: 903.7 wakeups/second, 0.0 GPU ops/seconds, 0.0 VFS ops/sec and 6.7% CPU use Usage Events/s Category Description 3.5 ms/s 506.0 Timer tick_nohz_handler 3.0 ms/s 84.9 Process [PID 6277] omada -cwd /opt/tplink/EAPController/lib -pidfile /var/run/omada.pid -home /usr/lib/jvm/java-17-openjdk-amd 2.2 ms/s 39.0 Interrupt [7] sched(softirq) 78.6 µs/s 33.3 Timer inactive_task_timer 5.2 ms/s 16.5 Timer hrtimer_wakeup |
Ik zal nog eens kijken voor een driver update van die netwerkkaart maar volgens de site van de fabrikant zit de laatste versie al sinds een aantal jaar standaard in de linux kernel.
We gooien er nog maar eens een goole zoekopdracht uit voor tick_nohz_handler.
Die 18 watt zonder netwerkkaart vindt ik ook nog wel aan de hoge kant. En daarbij dus ook niet beter dan C3. Dus die kaart is niet het enige probleem.
- mrmrmr
- Registratie: April 2007
- Niet online
- Mini-box picoPSU
- ASRock DeskMini
- Computer accessoires
- Barebones
- Fujitsu
- Kontron
- Leicke
- Mini-box
- Fujitsu D3643-H
- Leicke ULL Power Supply 120 W
- Fujitsu D3644-B
- Fujitsu D3642-B
- Mini-box picoPSU 90
- Mini-box picoPSU 80 + 60W Adapter Power Kit
- ASRock DeskMini 310
- FSP
- Kontron K3843-B
- Kontron K3842-Q
- FSP FSP096-AHAN3
- Mini-box PicoPSU-90 + 84W (Fortron) Adapter Power Kit
- Voedingen
- ASRock
- Moederborden
/u/216161/crop5daf72732a011.png?f=community)
Je hebt last van het hoge processorverbruik van 6,7% (als je powertop even open laat staan, kan het dalen).
Ik weet niet of Fibaro Z-Wave correct het netto verbruik meet. Is de waarde die je meet de VA waarde, d.w.z. het aantal Watts zonder rekening te houden met de power factor (pf)? Geeft de meter ook de pf weer?
Een onderdeel dat de package C state laag laat zijn kan het pcie systeem uit een low power state houden, daardoor kan het verbruik ergens tussen 5 en 15W hoger zijn.
Omada Controller is een TP Link proces waarvan ik de impact niet ken.
Ik zou nooit DDR of flash geheugen aanschaffen van een soso fabrikant van USB sticks. Ik weet niet of daar een verbruik zit, maar als je kan wisselen met ander geheugen kun je dat proberen.
Ook de Netac NV3000 2TB zou ik loskoppelen. Daarvan is mij niet bekend hoe het idle verbruik is. Het is een vooroordeel, maar ik mijn vertrouwen in marginale Chinese merken bij complexe apparaten als SSD's is laag.
Zijn er nog andere pcie of USB apparaten verbonden?
COTE!
V.w.b. die SFP+ kaart. Dat zal voornamelijk komen door de resulterende C-state. Zie bv ook de Intel C-state issues met USB 1 / serial sticks. Met zo'n USB stick er in stijgt het verbruik rond de 20 Watt meen ik dat het was. Terwijl USB (1) maar 2,5 max kan leveren (5V, max 0,5A). Rest van dat extra verbruik komt dus puur door het niet "halen" van de zuinige C-states.
Voor eventueel checken van alle bios settings. Dit zijn mijn settings met hetzelfde moederbord, firmware 3801
1
2
3
4
5
6
7
8
9
10
11
12
13
14
15
16
17
18
19
20
21
22
23
24
25
26
27
28
29
30
31
32
33
34
35
36
37
38
39
40
41
42
43
44
45
46
47
48
49
50
51
52
53
54
55
56
57
58
59
60
61
62
63
64
65
66
67
68
69
70
71
72
73
74
75
76
77
78
79
80
81
82
83
84
85
86
87
88
89
90
91
92
93
94
95
96
97
98
99
100
101
102
103
104
105
106
107
108
109
110
111
112
113
114
115
116
117
118
119
120
121
122
123
124
125
126
127
128
129
130
131
132
133
134
135
136
137
138
139
140
141
142
143
144
145
146
147
148
149
150
151
152
153
154
155
156
157
158
159
160
161
162
163
164
165
166
167
168
169
170
171
172
173
174
175
176
177
178
179
180
181
182
183
184
185
186
187
188
189
190
191
192
193
194
195
196
197
198
199
200
201
202
203
204
205
206
207
208
209
210
211
212
213
214
215
216
217
218
219
220
221
222
223
224
225
226
227
228
229
230
231
232
233
234
235
236
237
238
239
240
241
242
243
244
245
246
247
248
249
250
251
252
253
254
255
256
257
258
259
260
261
262
263
264
265
266
267
268
269
270
271
272
273
274
275
276
277
278
279
280
281
282
283
284
285
286
287
288
289
290
291
292
293
294
295
296
297
298
299
300
301
302
303
304
305
306
307
308
309
310
311
312
313
314
315
316
317
318
319
320
321
322
323
324
325
326
327
328
329
330
331
332
333
334
335
336
337
338
339
340
341
342
343
344
345
346
347
348
349
350
351
352
353
354
355
356
357
358
359
360
361
362
363
364
365
366
367
368
369
370
371
372
373
374
375
376
377
378
379
380
381
382
383
384
385
386
387
388
389
390
391
392
393
394
395
396
397
398
399
400
401
402
403
404
405
406
407
408
409
410
411
412
413
414
415
416
417
418
419
420
421
422
423
424
425
426
427
428
429
430
431
432
433
434
435
436
437
438
439
440
441
442
443
444
445
446
447
448
449
450
451
452
453
454
455
456
457
458
459
460
461
462
463
464
465
466
467
468
469
470
471
472
473
474
475
476
477
478
479
480
481
482
483
484
485
486
487
488
489
| [2025/10/02 20:52:29] Performance Preferences [Intel Default Settings] Intel Default Settings [Performance] Ai Overclock Tuner [Auto] ASUS Performance Enhancement 3.0 [Disabled] BCLK Frequency : DRAM Frequency Ratio [Auto] Memory Controller : DRAM Frequency Ratio [Auto] DRAM Frequency [Auto] Performance Core Ratio [By Core Usage] 1-Core Ratio Limit [41] 2-Core Ratio Limit [41] 3-Core Ratio Limit [41] 4-Core Ratio Limit [41] 5-Core Ratio Limit [41] 6-Core Ratio Limit [41] Efficient Core Ratio [By Core Usage] Efficient 1-Core Ratio Limit [29] Efficient 2-Core Ratio Limit [29] Efficient 3-Core Ratio Limit [29] Efficient 4-Core Ratio Limit [29] AVX2 [Auto] DRAM CAS# Latency [Auto] DRAM RAS# to CAS# Delay Read [Auto] DRAM RAS# to CAS# Delay Write [Auto] DRAM RAS# PRE Time [Auto] DRAM RAS# ACT Time [Auto] DRAM Command Rate [Auto] DRAM RAS# to RAS# Delay L [Auto] DRAM RAS# to RAS# Delay S [Auto] DRAM REF Cycle Time 2 [Auto] DRAM REF Cycle Time Same Bank [Auto] DRAM Refresh Interval [Auto] DRAM WRITE Recovery Time [Auto] DRAM READ to PRE Time [Auto] DRAM FOUR ACT WIN Time [Auto] DRAM WRITE to READ Delay L [Auto] DRAM WRITE to READ Delay S [Auto] DRAM CKE Minimum Pulse Width [Auto] DRAM Write Latency [Auto] Ctl0 dqvrefup [Auto] Ctl0 dqvrefdn [Auto] Ctl0 dqodtvrefup [Auto] Ctl0 dqodtvrefdn [Auto] Ctl1 cmdvrefup [Auto] Ctl1 ctlvrefup [Auto] Ctl1 clkvrefup [Auto] Ctl1 ckecsvrefup [Auto] Ctl2 cmdvrefdn [Auto] Ctl2 ctlvrefdn [Auto] Ctl2 clkvrefdn [Auto] Read Equalization RxEq Start Sign [-] Read Equalization RxEq Start [Auto] Read Equalization RxEq Stop Sign [-] Read Equalization RxEq Stop [Auto] ODT_READ_DURATION [Auto] ODT_READ_DELAY [Auto] ODT_WRITE_DURATION [Auto] ODT_WRITE_DELAY [Auto] DQ RTT WR [Auto] DQ RTT NOM RD [Auto] DQ RTT NOM WR [Auto] DQ RTT PARK [Auto] DQ RTT PARK DQS [Auto] GroupA CA ODT [Auto] GroupA CS ODT [Auto] GroupA CK ODT [Auto] GroupB CA ODT [Auto] GroupB CS ODT [Auto] GroupB CK ODT [Auto] Pull-up Output Driver Impedance [Auto] Pull-Down Output Driver Impedance [Auto] DQ RTT WR [Auto] DQ RTT NOM RD [Auto] DQ RTT NOM WR [Auto] DQ RTT PARK [Auto] DQ RTT PARK DQS [Auto] GroupA CA ODT [Auto] GroupA CS ODT [Auto] GroupA CK ODT [Auto] GroupB CA ODT [Auto] GroupB CS ODT [Auto] GroupB CK ODT [Auto] Pull-up Output Driver Impedance [Auto] Pull-Down Output Driver Impedance [Auto] Round Trip Latency Init Value MC0 CHA [Auto] Round Trip Latency Max Value MC0 CHA [Auto] Round Trip Latency Offset Value Mode Sign MC0 CHA [-] Round Trip Latency Offset Value MC0 CHA [Auto] Round Trip Latency Init Value MC0 CHB [Auto] Round Trip Latency Max Value MC0 CHB [Auto] Round Trip Latency Offset Value Mode Sign MC0 CHB [-] Round Trip Latency Offset Value MC0 CHB [Auto] Round Trip Latency Init Value MC1 CHA [Auto] Round Trip Latency Max Value MC1 CHA [Auto] Round Trip Latency Offset Value Mode Sign MC1 CHA [-] Round Trip Latency Offset Value MC1 CHA [Auto] Round Trip Latency Init Value MC1 CHB [Auto] Round Trip Latency Max Value MC1 CHB [Auto] Round Trip Latency Offset Value Mode Sign MC1 CHB [-] Round Trip Latency Offset Value MC1 CHB [Auto] Round Trip Latency MC0 CHA R0 [Auto] Round Trip Latency MC0 CHA R1 [Auto] Round Trip Latency MC0 CHA R2 [Auto] Round Trip Latency MC0 CHA R3 [Auto] Round Trip Latency MC0 CHA R4 [Auto] Round Trip Latency MC0 CHA R5 [Auto] Round Trip Latency MC0 CHA R6 [Auto] Round Trip Latency MC0 CHA R7 [Auto] Round Trip Latency MC0 CHB R0 [Auto] Round Trip Latency MC0 CHB R1 [Auto] Round Trip Latency MC0 CHB R2 [Auto] Round Trip Latency MC0 CHB R3 [Auto] Round Trip Latency MC0 CHB R4 [Auto] Round Trip Latency MC0 CHB R5 [Auto] Round Trip Latency MC0 CHB R6 [Auto] Round Trip Latency MC0 CHB R7 [Auto] Round Trip Latency MC1 CHA R0 [Auto] Round Trip Latency MC1 CHA R1 [Auto] Round Trip Latency MC1 CHA R2 [Auto] Round Trip Latency MC1 CHA R3 [Auto] Round Trip Latency MC1 CHA R4 [Auto] Round Trip Latency MC1 CHA R5 [Auto] Round Trip Latency MC1 CHA R6 [Auto] Round Trip Latency MC1 CHA R7 [Auto] Round Trip Latency MC1 CHB R0 [Auto] Round Trip Latency MC1 CHB R1 [Auto] Round Trip Latency MC1 CHB R2 [Auto] Round Trip Latency MC1 CHB R3 [Auto] Round Trip Latency MC1 CHB R4 [Auto] Round Trip Latency MC1 CHB R5 [Auto] Round Trip Latency MC1 CHB R6 [Auto] Round Trip Latency MC1 CHB R7 [Auto] Early Command Training [Auto] SenseAmp Offset Training [Auto] Early ReadMPR Timing Centering 2D [Auto] Read MPR Training [Auto] Receive Enable Training [Auto] Jedec Write Leveling [Auto] Early Write Time Centering 2D [Auto] Early Read Time Centering 2D [Auto] Write Timing Centering 1D [Auto] Write Voltage Centering 1D [Auto] Read Timing Centering 1D [Auto] Read Timing Centering with JR [Auto] Dimm ODT Training* [Auto] Max RTT_WR [ODT Off] DIMM RON Training* [Auto] Write Drive Strength/Equalization 2D* [Auto] Write Slew Rate Training* [Auto] Read ODT Training* [Auto] Comp Optimization Training [Auto] Read Equalization Training* [Auto] Read Amplifier Training* [Auto] Write Timing Centering 2D [Auto] Read Timing Centering 2D [Auto] Command Voltage Centering [Auto] Early Command Voltage Centering [Auto] Write Voltage Centering 2D [Auto] Read Voltage Centering 2D [Auto] Late Command Training [Auto] Round Trip Latency [Auto] Turn Around Timing Training [Auto] CMD CTL CLK Slew Rate [Auto] CMD/CTL DS & E 2D [Auto] Read Voltage Centering 1D [Auto] TxDqTCO Comp Training* [Auto] ClkTCO Comp Training* [Auto] TxDqsTCO Comp Training* [Auto] VccDLL Bypass Training [Auto] CMD/CTL Drive Strength Up/Dn 2D [Auto] DIMM CA ODT Training [Auto] PanicVttDnLp Training* [Auto] Read Vref Decap Training* [Auto] Vddq Training [Auto] Duty Cycle Correction Training [Auto] Periodic DCC [Auto] Rank Margin Tool Per Bit [Auto] DIMM DFE Training [Auto] EARLY DIMM DFE Training [Auto] Tx Dqs Dcc Training [Auto] DRAM DCA Training [Auto] Write Driver Strength Training [Auto] Rank Margin Tool [Auto] Memory Test [Auto] DIMM SPD Alias Test [Auto] Receive Enable Centering 1D [Auto] Retrain Margin Check [Auto] Write Drive Strength Up/Dn independently [Auto] LPDDR DqDqs Re-Training [Auto] Margin Check Limit [Disabled] tRDRD_sg_Training [Auto] tRDRD_sg_Runtime [Auto] tRDRD_dg_Training [Auto] tRDRD_dg_Runtime [Auto] tRDWR_sg [Auto] tRDWR_dg [Auto] tWRWR_sg [Auto] tWRWR_dg [Auto] tWRRD_sg [Auto] tWRRD_dg [Auto] tRDRD_dr [Auto] tRDRD_dd [Auto] tRDWR_dr [Auto] tRDWR_dd [Auto] tWRWR_dr [Auto] tWRWR_dd [Auto] tWRRD_dr [Auto] tWRRD_dd [Auto] tRPRE [Auto] tWPRE [Auto] tWPOST [Auto] tWRPRE [Auto] tPRPDEN [Auto] tRDPDEN [Auto] tWRPDEN [Auto] tCPDED [Auto] tREFIX9 [Auto] Ref Interval [Auto] tXPDLL [Auto] tXP [Auto] tPPD [Auto] tCCD_L_tDLLK [Auto] tZQCAL [Auto] tZQCS [Auto] OREF_RI [Auto] Refresh Watermarks [High] Refresh Hp Wm [Auto] Refresh Panic Wm [Auto] Refresh Abr Release [Auto] tXSDLL [Auto] tZQOPER [Auto] tMOD [Auto] CounttREFIWhileRefEn [Auto] HPRefOnMRS [Auto] SRX Ref Debits [Auto] RAISE BLK WAIT [Auto] Ref Stagger En [Auto] Ref Stagger Mode [Auto] Disable Stolen Refresh [Auto] En Ref Type Display [Auto] Trefipulse Stagger Disable [Auto] tRPab ext [Auto] derating ext [Auto] Allow 2cyc B2B LPDDR [Auto] tCSH [Auto] tCSL [Auto] powerdown Enable [Auto] idle length [Auto] raise cke after exit latency [Auto] powerdown latency [Auto] powerdown length [Auto] selfrefresh latency [Auto] selfrefresh length [Auto] ckevalid length [Auto] ckevalid enable [Auto] idle enable [Auto] selfrefresh enable [Auto] Address mirror [Auto] no gear4 param divide [Auto] x8 device [Auto] no gear2 param divide [Auto] ddr 1dpc split ranks on subch [Auto] write0 enable [Auto] MultiCycCmd [Auto] WCKDiffLowInIdle [Auto] PBR Disable [Auto] PBR OOO Dis [Auto] PBR Disable on hot [Auto] PBR Exit on Idle Cnt [Auto] tXSR [Auto] Dec tCWL [Auto] Add tCWL [Auto] Add 1Qclk delay [Auto] MRC Fast Boot [Enabled] MCH Full Check [Auto] Mem Over Clock Fail Count [Auto] Training Profile [Auto] RxDfe [Auto] Mrc Training Loop Count [Auto] DRAM CLK Period [Auto] Dll_bwsel [Auto] Controller 0, Channel 0 Control [Enabled] Controller 0, Channel 1 Control [Enabled] Controller 1, Channel 0 Control [Enabled] Controller 1, Channel 1 Control [Enabled] MC_Vref0 [Auto] MC_Vref1 [Auto] MC_Vref2 [Auto] Fine Granularity Refresh mode [Auto] SDRAM Density Per Die [Auto] SDRAM Banks Per Bank Group [Auto] SDRAM Bank Groups [Auto] CPU Load-line Calibration [Auto] Synch ACDC Loadline with VRM Loadline [Disabled] CPU Graphics Load-line Calibration [Auto] Tcc Activation Offset [Auto] IVR Transmitter VDDQ ICCMAX [Auto] CPU Core/Cache Current Limit Max. [Auto] CPU Graphics Current Limit [Auto] Long Duration Package Power Limit [65] Package Power Time Window [Auto] Short Duration Package Power Limit [120] Dual Tau Boost [Disabled] IA AC Load Line [Auto] IA DC Load Line [Auto] IA SoC Iccmax Reactive Protector [Auto] Inverse Temperature Dependency Throttle [Auto] IA VR Voltage Limit [Auto] IA TDC Current Limit [Motherboard's Capability] GT TDC Current Limit [Motherboard's Capability] Realtime Memory Timing [Disabled] SPD Write Disable [TRUE] PVD Ratio Threshold [Auto] SA PLL Frequency Override [Auto] BCLK TSC HW Fixup [Enabled] FLL OC mode [Auto] Core PLL Voltage [Auto] GT PLL Voltage [Auto] Ring PLL Voltage [Auto] System Agent PLL Voltage [Auto] Memory Controller PLL Voltage [Auto] Efficient-core PLL Voltage [Auto] CPU 1.8V Small Rail [Auto] PLL Termination Voltage [Auto] PCH 1.05V Primary Voltage [Auto] PCH Core Voltage [Auto] Min. CPU Cache Ratio [Auto] Max. CPU Cache Ratio [Auto] Max. CPU Graphics Ratio [Auto] Actual VRM Core Voltage [Auto] Global Core SVID Voltage [Auto] Cache SVID Voltage [Auto] CPU Graphics Voltage [Auto] CPU L2 Voltage [Auto] CPU System Agent Voltage [Auto] CPU Input Voltage [Auto] High DRAM Voltage Mode [Auto] DRAM VDD Voltage [Auto] DRAM VDDQ Voltage [Auto] Memory Controller Voltage [Auto] MC Voltage Calculation Voltage Base [Auto] VDD Calculation Voltage Base [Auto] PMIC Voltages [Auto] PCH 1.8V Primary Voltage [Auto] PCI Express Native Power Management [Enabled] Native ASPM [Auto] DMI Link ASPM Control [L1] ASPM [L1] L1 Substates [L1.1 & L1.2] DMI ASPM [ASPM L1] DMI Gen3 ASPM [ASPM L1] PEG - ASPM [L1] PCI Express Clock Gating [Enabled] Hardware Prefetcher [Enabled] Adjacent Cache Line Prefetch [Enabled] Intel (VMX) Virtualization Technology [Enabled] Active Performance Cores [All] Active Efficient Cores [All] Hyper-Threading [Enabled] Legacy Game Compatibility Mode [Disabled] Boot performance mode [Max Battery] Intel(R) SpeedStep(tm) [Enabled] Intel(R) Speed Shift Technology [Enabled] Turbo Mode [Enabled] Acoustic Noise Mitigation [Disabled] Enhanced C-states [Enabled] CPU C-states [Enabled] Package C State Limit [C10] Thermal Monitor [Enabled] VT-d [Enabled] Control Iommu Pre-boot Behavior [Disable IOMMU] Memory Remap [Enabled] Primary Display [Auto] iGPU Multi-Monitor [Disabled] DVMT Pre-Allocated [32M] RC6(Render Standby) [Enabled] Enable VMD controller [Disabled] PCIEX16(G4) Link Speed [Auto] M.2_2 Link Speed [Auto] PCIEX1(G3) Link Speed [Auto] M.2_1 Link Speed [Auto] SATA Controller(s) [Enabled] Aggressive LPM Support [Enabled] SMART Self Test [Enabled] SATA6G_1(Gray) [Enabled] SATA6G_1 Hot Plug [Disabled] SATA6G_2(Gray) [Enabled] SATA6G_2 Hot Plug [Disabled] SATA6G_3(Gray) [Enabled] SATA6G_3 Hot Plug [Disabled] SATA6G_4(Gray) [Enabled] SATA6G_4 Hot Plug [Disabled] TPM Device Selection [Enable Firmware TPM] Intel(R) Dynamic Tuning Technology [Enabled] Security Device Support [Enable] SHA256 PCR Bank [Enabled] Pending operation [None] Platform Hierarchy [Enabled] Storage Hierarchy [Enabled] Endorsement Hierarchy [Enabled] Physical Presence Spec Version [1.3] Disable Block Sid [Disabled] Above 4G Decoding [Enabled] Re-Size BAR Support [Enabled] SR-IOV Support [Enabled] Legacy USB Support [Auto] XHCI Hand-off [Enabled] VerbatimSTORE N GO [Auto] U32G2_1 [Disabled] U32G2_2 [Disabled] U32G1_3 [Disabled] U32G1_4 [Disabled] USB5 [Enabled] USB6 [Enabled] USB7 [Disabled] Network Stack [Disabled] Device [WDC WDS120G2G0A-00JH30] Restore AC Power Loss [Power On] Max Power Saving [Enabled] ErP Ready [Enable(S4+S5)] Power On By PCI-E [Disabled] Power On By RTC [Disabled] HD Audio [Disabled] Intel LAN Controller [Disabled] USB power delivery in Soft Off state (S5) [Disabled] Connectivity mode (Wi-Fi & Bluetooth) [Disabled] When system is in working state [Stealth Mode] GNA Device [Disabled] Serial Port [Disabled] CPU Temperature [Monitor] CPU Package Temperature [Monitor] MotherBoard Temperature [Monitor] DIMM A Temperature [Monitor] DIMM B Temperature [Monitor] CPU Fan Speed [Monitor] Chassis Fan 1 Speed [Monitor] Chassis Fan 2 Speed [Monitor] CPU Core Voltage [Monitor] 12V Voltage [Monitor] 5V Voltage [Monitor] 3.3V Voltage [Monitor] Memory Controller Voltage [Monitor] CPU Fan Profile [Manual] CPU Fan Step Up [Level 2] CPU Fan Step Down [Level 2] CPU Fan Speed Low Limit [200 RPM] CPU Fan Upper Temperature [70] CPU Fan Max. Duty Cycle (%) [100] CPU Fan Middle Temperature [65] CPU Fan Middle Duty Cycle (%) [70] CPU Fan Lower Temperature [38] CPU Fan Min Duty Cycle (%) [20] Chassis Fan 1 Q-Fan Control [Auto Detect] Chassis Fan 1 Profile [Manual] Chassis Fan 1 Q-Fan Source [CPU] Chassis Fan 1 Step Up [Level 0] Chassis Fan 1 Step Down [Level 0] Chassis Fan 1 Speed Low Limit [200 RPM] Chassis Fan 1 Upper Temperature [70] Chassis Fan 1 Max. Duty Cycle (%) [100] Chassis Fan 1 Middle Temperature [50] Chassis Fan 1 Middle Duty Cycle (%) [0] Chassis Fan 1 Lower Temperature [0] Chassis Fan 1 Min Duty Cycle (%) [0] Allow Fan Stop [Disabled] Chassis Fan 2 Q-Fan Control [Auto Detect] Chassis Fan 2 Profile [Standard] Chassis Fan 2 Q-Fan Source [CPU] Chassis Fan 2 Step Up [Level 0] Chassis Fan 2 Step Down [Level 0] Chassis Fan 2 Speed Low Limit [200 RPM] OS Type [Other OS] Secure Boot Mode [Standard] Fast Boot [Enabled] Next Boot after AC Power Loss [Fast Boot] Boot Logo Display [Auto] POST Delay Time [3 sec] Bootup NumLock State [On] Wait For 'F1' If Error [Enabled] Option ROM Messages [Force BIOS] Interrupt 19 Capture [Disabled] AMI Native NVMe Driver Support [Enabled] Setup Mode [EZ Mode] BIOS Image Rollback Support [Enabled] Publish HII Resources [Disabled] Profile Name [] Save to Profile [1] DIMM Slot Number [DIMM_A] Download & Install ARMOURY CRATE app [Enabled] |
[ Voor 100% gewijzigd door Bontje Blauw op 02-10-2025 22:59 ]
COTE!
Dat moederbord heeft alleen een PEG slot voor je netwerkkaart als ik het goed zie (het pci-e x16 slot gebruik je want de kaart is x4). Zie eerdere posts over kaarten in dit slot. Kijk even met lspci -vvv of de kaart ASPM ondersteunt en ook aanstaat (denk het niet). In een m920q die ik gebruik is ASPM met deze kaart mogelijk. Overigens: omdat je zonder kaart ook niet onder C3 komt: controleer je SSD eens. In mijn geval was een Lexar NM620 de boosdoener (overgestapt naar een Samsung om die reden).
Interssante configuratie. Wat ik mij afvraag, inclusief windows, zit je niet ver van een configuratie als deze af:OrganicIron schreef op zaterdag 20 september 2025 @ 17:04:
Ik ben vanmiddag een topic gestart in het Opslag & Backup forum, omdat ik mijn huidige Synology NAS wil vervangen voor een zelfbouw systeem. In het topic werd deze thread getipt, aangezien ik langzaam van NAS naar zuinige server glij in mij overwegingen.
Ik overweeg onderstaande hardware aan te schaffen en daar OMV, Proxmox of Windows Server 2025 op te draaien. Windows Server vooral met de overweging dat ik zeer weinig ervaring heb op Linux gebied. Windows Server kon weinig bijval vinden in het NAS topic, ik zal me nog wat verder inlezen in OMV en Proxmox om te bepalen of ik dat aandurf. Voornaamste doel voor de server: Plex & SMB share, foto opslag/library hosting en koppelen van van deurbel en mogelijk andere camera's in de toekomst.Ik ben voornemens de 2 Seagate IronWolf Pro's van 8TB (ST8000NE0021) uit mijn huidige Synology over te zetten in deze server.
# Categorie Product Prijs Subtotaal 1 Processors Intel Core Ultra 5 225 Boxed € 186,99 € 186,99 1 Moederborden ASRock H810M-X € 101,83 € 101,83 1 Behuizingen Chieftec Mesh Pro Cube CI-02B-OP € 48,93 € 48,93 1 Geheugen intern Kingston ValueRAM KVR64A52BS8-16 € 58,45 € 58,45 1 Voedingen be quiet! Pure Power 13 M | 550W € 87,99 € 87,99 Totaal € 484,19
Ik vind het heel moeilijk informatie te vinden over het verwachtte verbruik van een dergelijke server. Zijn er tools om dit te berekenen? De DS220+ is natuurlijk zeer geoptimaliseerd voor minimaal stroomverbruik, hoe groot is het verschil met een zuinige server.
(Ik ben geen fan van cross-posten, excuus daarvoor. Ik denk wel dat @WouterKvG gelijk heeft dat mijn vragen hier beter passen)
ThinkCentre M70q Gen 5
(Deze is nu in de aanbieding)
Is het dan nog de moeite waard om voor een zelfbouw te gaan?
Ik ben zelf aan het wachten op black friday/cyber monday om te kijken of een van de 3 grote (dell/lenovo/hp) een mooie aanbieding heeft en dan ga ik waarschijnlijk voor een 235T.
Wat ik wel mooi vind van Lenovo, daar kan ik een extra netwerk poort configureren. Dell en HP kan ik dat (voor zover ik heb kunnen vinden) niet. Natuurlijk kan ik er waarschijnlijk zelf wel een aanhangen via USB --> Ethernet adapter (is dat betrouwbaar trouwens? Geen idee).
Dubbele netwerkpoort ga ik denk ik wel nodig hebben om pihole en dat soort zaken in te stellen. Reclames beginnen nu toch wel weer extreem te worden, brengt mij weer terug in het windows 95/98 tijdperk waarbij als je je browser opende windows vastliep van alle pop ups!
Ryan1981 schreef op vrijdag 3 oktober 2025 @ 07:24:
Dubbele netwerkpoort ga ik denk ik wel nodig hebben om pihole en dat soort zaken in te stellen.
Huh? Ik draai misschien al 10+ jaar PiHole of soortgelijke. Maar heb nog nooit een systeem met dubbele netwerkpoort gehad. Waarom denk je voor PiHole dus twee poorten nodig te hebben?
Thanks! En m.b.t. pihole, mijn idee was modem-->server->rest van netwerk in de hoop dat ik niet overal apart een dns moet configureren, verder las ik hier en daar pfsens dingen waar ik mij in wil verdiepen. Maar misschien begrijp ik nog niet helemaal hoe pihole werkt.RobertMe schreef op vrijdag 3 oktober 2025 @ 08:13:
[...]offtopic:En een USB adapter zal vast meer overhead geven. Ethernet => PCIe vs Ethernet => USB => PCIe.
Huh? Ik draai misschien al 10+ jaar PiHole of soortgelijke. Maar heb nog nooit een systeem met dubbele netwerkpoort gehad. Waarom denk je voor PiHole dus twee poorten nodig te hebben?
Thanx. Deze lijst ga ik dit weekend met mijn bios settings vergelijken.Bontje Blauw schreef op donderdag 2 oktober 2025 @ 22:58:
@I-Lynx
Voor eventueel checken van alle bios settings. Dit zijn mijn settings met hetzelfde moederbord, firmware 3801
De kaart ondersteund ASPM en staat voor zover ik kan zien ook aan:latka schreef op vrijdag 3 oktober 2025 @ 00:13:
[...]
Dat moederbord heeft alleen een PEG slot voor je netwerkkaart als ik het goed zie (het pci-e x16 slot gebruik je want de kaart is x4). Zie eerdere posts over kaarten in dit slot. Kijk even met lspci -vvv of de kaart ASPM ondersteunt en ook aanstaat (denk het niet). In een m920q die ik gebruik is ASPM met deze kaart mogelijk. Overigens: omdat je zonder kaart ook niet onder C3 komt: controleer je SSD eens. In mijn geval was een Lexar NM620 de boosdoener (overgestapt naar een Samsung om die reden).
1
2
| LnkCap: Port #0, Speed 8GT/s, Width x4, ASPM L0s L1, Exit Latency L0s unlimited, L1 unlimited ClockPM- Surprise- LLActRep- BwNot- ASPMOptComp+ |
en:
1
2
3
| Capabilities: [80] Power Management version 3 Flags: PMEClk- DSI- D1+ D2+ AuxCurrent=375mA PME(D0+,D1+,D2+,D3hot+,D3cold+) Status: D0 NoSoftRst+ PME-Enable- DSel=0 DScale=0 PME- |
De Netac SSD:
1
2
3
| Capabilities: [1dc v1] L1 PM Substates L1SubCap: PCI-PM_L1.2+ PCI-PM_L1.1+ ASPM_L1.2- ASPM_L1.1- L1_PM_Substates+ PortCommonModeRestoreTime=10us PortTPowerOnTime=1000us |
De WD SSD:
1
2
3
4
5
6
| Capabilities: [900 v1] L1 PM Substates L1SubCap: PCI-PM_L1.2+ PCI-PM_L1.1- ASPM_L1.2+ ASPM_L1.1- L1_PM_Substates+ PortCommonModeRestoreTime=32us PortTPowerOnTime=10us L1SubCtl1: PCI-PM_L1.2+ PCI-PM_L1.1- ASPM_L1.2+ ASPM_L1.1- T_CommonMode=0us LTR1.2_Threshold=108544ns L1SubCtl2: T_PwrOn=42us |
Ik kan er verder niet veel wijs uit maken maar het ziet er naar uit dat de kaart en SSD's ASPM ondersteunen.
De WD Blue SATA SSD heb ik zelfs los gekoppeld en de SATA poort in de Bios uitgezet.
Daarom heb ik ook dit bord gekozen. Ik ga straks een aantal USB>Serial sticks gebruiken. Bij 600 en 700 series chipsets is bekend dat die bij gebruik van USB>Serial sticks niet in een lage C-State komen.RobertMe schreef op donderdag 2 oktober 2025 @ 22:54:
.... Zie bv ook de Intel C-state issues met USB 1 / serial sticks. Met zo'n USB stick er in stijgt het verbruik rond de 20 Watt meen ik dat het was. Terwijl USB (1) maar 2,5 max kan leveren (5V, max 0,5A). Rest van dat extra verbruik komt dus puur door het niet "halen" van de zuinige C-states.
De H610 heeft daar geen problemen mee.
Ik zie overigens in Powertop nog wel iets staan met betrekking tot het PCI PEG slot. Geen idee of dat iets betekend:
1
2
3
4
5
6
7
8
9
10
11
12
13
14
| Usage Device name 12.7% CPU misc 12.7% CPU core 100.0% PCI Device: Intel Corporation Raptor Lake PCI Express 5.0 Graphics Port (PEG010) 100.0% PCI Device: Netac Technology Co.,Ltd PCIe 3 NVMe SSD (DRAM-less) 100.0% PCI Device: Intel Corporation Alder Lake-S PCH PCI Express Root Port #5 100.0% PCI Device: Intel Corporation Alder Lake-S PCH PCI Express Root Port #1 100.0% PCI Device: Intel Corporation Alder Lake-S PCH SATA Controller [AHCI Mode] 100.0% PCI Device: Sandisk Corp WD Green SN350 240GB (DRAM-less) / SN560E NVMe SSD 100.0% PCI Device: Intel Corporation Ethernet Connection (17) I219-V 100.0% PCI Device: Aquantia Corp. AQtion AQC100 NBase-T/IEEE 802.3an Ethernet Controller [Atlantic 10G] 100.0% PCI Device: Intel Corporation Raptor Lake Crashlog and Telemetry 100.0% PCI Device: Intel Corporation Alder Lake-S PCH SPI Controller 56.6% PCI Device: Intel Corporation Raptor Lake-S GT1 [UHD Graphics 770] |
[ Voor 18% gewijzigd door I-Lynx op 03-10-2025 09:02 ]
Die opzet met modem => server => rest, en zeker als je PfSense toevoegt, krijg je gewoon een eigen / zelfbouw router.Ryan1981 schreef op vrijdag 3 oktober 2025 @ 08:35:
[...]
Thanks! En m.b.t. pihole, mijn idee was modem-->server->rest van netwerk in de hoop dat ik niet overal apart een dns moet configureren, verder las ik hier en daar pfsens dingen waar ik mij in wil verdiepen. Maar misschien begrijp ik nog niet helemaal hoe pihole werkt.
Maar puur voor DNS is makkelijk. In je router (/provider modem/router combi) kun je vaak de DHCP instellingen aanpassen. Een van de dingen daarbij is de DNS server die naar de apparaten wordt gecommuniceerd. Daar kun je dan het IP adres van he PiHole (server) in zetten en klaar. Alle apparaten gebruiken dan vanzelf je PiHole als DNS server.
- Mars Warrior
- Registratie: Oktober 2003
- Laatst online: 11:29
Earth, the final frontier
- Mini-box picoPSU
- ASRock DeskMini
- Computer accessoires
- Mini-box
- Kontron
- Leicke
- Fujitsu
- FSP
- Mini-box picoPSU 90
- Fujitsu D3642-B
- Leicke ULL Power Supply 120 W
- Fujitsu D3644-B
- Mini-box picoPSU 80 + 60W Adapter Power Kit
- Fujitsu D3643-H
- ASRock DeskMini 310
- Kontron K3842-Q
- Kontron K3843-B
- FSP FSP096-AHAN3
- Mini-box PicoPSU-90 + 84W (Fortron) Adapter Power Kit
- Barebones
- ASRock
:strip_icc():strip_exif()/u/94045/crop66c1b4250e8a2_cropped.jpg?f=community)
1
2
3
4
| CONFIG_NO_HZ_COMMON=y # CONFIG_NO_HZ_IDLE is not set CONFIG_NO_HZ_FULL=y CONFIG_NO_HZ=y |
Dus daar schiet ik qua verschillen niks mee op. Beiden laten ticks doorlopen op idle cores.
Ik ga eerst maar achterhalen waarom ik op ACPI instellingen draai ipv op C-states. Ik vermoed dat de Kontron BIOS weer van het padje af is geraakt tijdens een full power cycle en dat die een reset to defaults oid nodig heeft.
Ik kan even geen andere redenen vinden waarom een 13900K niet op de Intel idle driver draait. De 12700K draaide daar op, en na uitwisseling met de 13900K was dit ook het geval.
Eerst dit maar zien op te lossen, en daarna pas de dist-upgrade naar 24.04, anders weet ik weer niet wat nu wat heeft veroorzaakt.
Zelfs als je niks (bewust) wijzigt, wijzigen er dingen. Beetje irritant.
Het tijdelijk schakelen tussen Desktop (grafisch) en Console (multi-user, rare naam, desktop is ook multi-user namelijk) kan zo als het goed is:
How to switch between the CLI and GUI on a Linux server
1
2
3
4
5
| # Van grafisch naar console $ sudo systemctl isolate multi-user.target # van console naar grafisch $ sudo systemctl isolate graphical.target |
En als default (dus bij reboot) heb je de volgende commando's nodig:
1
2
3
| $ sudo systemctl set-default multi-user.target # of $ sudo systemctl set-default graphical.target |
Met onderstaand commando krijg ik ook netjes de default terug voor een Desktop:
1
2
| sudo systemctl get-default graphical.target |
Lekker simpel en flexibel: niks herinstalleren, gewoon je GUI stoppen of starten en dan heb je een Desktop versie of een Server versie
Voor het aantal ticks lijkt het stoppen van de GUI niet/nauwelijks iets uit te maken. Die blijft onveranderd hoog, met een totaal van rond de 4.000 als ik Powertop even laat lopen. Bij starten Powertop (1ste scherm dus) zit ik regelmatig op 9.000-12.000.
Ik zie ook dat de meeste interrupts van de NVME drive komen: met 50 Docker containers staat er natuurlijk de nodige logging aan die de NVME drive bezig houdt

Material 3 Thema's voor HA | Swiss Army Knife custom card voor HA | AmoebeLabs
De Lspci output heeft steeds 3 regels:I-Lynx schreef op vrijdag 3 oktober 2025 @ 08:57:
De kaart ondersteund ASPM en staat voor zover ik kan zien ook aan:
code:
1 2 LnkCap: Port #0, Speed 8GT/s, Width x4, ASPM L0s L1, Exit Latency L0s unlimited, L1 unlimited ClockPM- Surprise- LLActRep- BwNot- ASPMOptComp+
1
2
3
4
5
6
| LnkCap: Port #0, Speed 8GT/s, Width x4, ASPM L0s L1, Exit Latency L0s unlimited, L1 unlimited ClockPM- Surprise- LLActRep- BwNot- ASPMOptComp+ LnkCtl: ASPM L0s L1 Enabled; RCB 64 bytes, LnkDisable- CommClk+ ExtSynch- ClockPM- AutWidDis- BWInt- AutBWInt- LnkSta: Speed 8GT/s, Width x4 TrErr- Train- SlotClk+ DLActive- BWMgmt- ABWMgmt- |
LnkCap : wat is theoretisch mogelijk (capability)
LnkCtl: Hoe staat de boel nu ingesteld (control)
LnkSta: Wat is de actuele status
Ik zie vaak dat LnkCap geen ASPM heeft, dan houd het op. Als er wel ASPM is dan is de exit latency van belang: tijdens het onderhandelen tussen systeem en kaart wordt er gekeken of de latency compatible is met het gebruik (ik vermoed dat daar dan ook de in andere posts gemelde 'ik haal c8 alleen als ik naar 100Mbit ga' vandaan komt omdat je met 100Mbit een grotere latency kunt accepteren dan met gigabit of sneller). De Status laat de link zien (in dit geval dus die trendnet aquantia in mijn m920q).
Kun je die 3 regels van jouw kaart hiermee vergelijken?
Verder: ik ben die PEG discussie niet helemaal ingedoken, dus ik weet niet goed hoe de zichtbaar is in lspci. Er staat me iets bij van root-complex uit pci-e en die kun je ook met een script forceren om aspm te doen. Je CPU gaat pas in lagere C-states als _alle_ pci-e devices dit ondersteunen.
COTE!
Vandaag even geprobeerd wat te reproduceren. Ik heb mijn losse PCIe netwerkkaart 3.0 x1 in het 4.0 x16 PEG slot gestopt. Deze wordt herkend in Linux en werkt. Dus bij deze de bevestiging dat het 4.0 x16 PEG slot op de ASUS PRIME H610M-A-CSM niet alleen maar GPU's accepteert. Nog een pluspunt voor dit bordje.
Ik krijg echter hetzelfde als wij jij aangeeft. Geen laag idle verbruik, zeker 5 á 6 Watt hoger dan met de NIC in het 3.0 x1 slot met dezelfde bios settings en totaal ca. 18Watt idle na powertop --auto-tune. De maximale Pkg(HW) is dan ook max. C2 i.p.v C10 met dezelfde hardware. Dus het 4.0 x16 PEG slot maakt hogere C-states moeilijk bereikbaar. Dit is hier algemeen bekend, deze PCIe lanes zijn direct aan de CPU gekoppeld.
De oplossing zou mogelijk kunnen zijn om Multi-VC te enablen in de bios, dan zouden hogere C-states mogelijk moeten zijn met een PCIe device in het 4.0 x16 PEG slot.
Ik ben inmiddels al een heel eind met het analyseren van de bios. Met UEFITools en IFRextractor heb ik de hidden setting voor Multi-VC kunnen vinden in de bios versie 3801 datum 2025/05/28
De desbetreffende regel staat default dus op 0x0 -> disabled. Nu de kunst om die op 0x1 te krijgen en nogmaals te testen welke Pkg(HW) state het zaakje wil komen
Wordt vervolgd....
1
2
3
4
5
6
7
8
| OneOf Prompt: "Multi-VC", Help: "Enable/Disable Multi Virtual Channel", QuestionFlags: 0x10, QuestionId: 0x27BF, VarStoreId: 0x4, VarOffset: 0x3A7, Flags: 0x10, Size: 8, Min: 0x0, Max: 0x1, Step: 0x0 Default DefaultId: 0x0 Value: Other Value Uint64 Value: 0x1 End End OneOfOption Option: "Disabled" Value: 0 OneOfOption Option: "Enabled" Value: 1 |
Update:
Beetje jammer, ik heb het niet helemaal goed geloof ik. Beetje wattig door Post-covid helaas.

Quote Intel moderator: "Setting Multi-VC to Disabled could help reaching C10, meanwhile, by being enabled, the system can only reach C3 " Bron: https://community.intel.c...SPM-Alderlake/m-p/1555031
Uitleg chatGPT:
What Multi-VC actually does
Multi-VC = Multiple Virtual Channels per PCIe link.
It allows endpoints and root ports (if they implement the VC capability) to negotiate separate logical traffic lanes with arbitration between them.
Intended for QoS / isochronous traffic (think: video/audio streaming, certain enterprise NICs, SR-IOV VFs).
If neither side advertises VC, the setting is a no-op.
Multi-VC enabled or disabled heeft helemaal geen invloed als root port en endpoint geen handshake maken.
Inmiddels wel geleerd hoe je hidden bios settings alsnog kan manipuleren door bitjes aan te passen in nvram
[ Voor 25% gewijzigd door Bontje Blauw op 04-10-2025 00:59 ]
COTE!
Gewoon Samba gebruiken, zonder extra overhead van omv kan je best makkelijk mappen delen.RedRayMann schreef op dinsdag 30 september 2025 @ 20:51:
- Leren hoe ik zonder OMV verder kan, want volgens mij legt dit ook wel een belasting op het systeem. Wil namelijk enkele mappen gedeeld hebben op het netwerk.
https://computingforgeeks...re-samba-share-on-debian/
- Mars Warrior
- Registratie: Oktober 2003
- Laatst online: 11:29
Earth, the final frontier
- Mini-box picoPSU
- ASRock DeskMini
- Computer accessoires
- Mini-box
- Kontron
- Leicke
- Fujitsu
- FSP
- Mini-box picoPSU 90
- Fujitsu D3642-B
- Leicke ULL Power Supply 120 W
- Fujitsu D3644-B
- Mini-box picoPSU 80 + 60W Adapter Power Kit
- Fujitsu D3643-H
- ASRock DeskMini 310
- Kontron K3842-Q
- Kontron K3843-B
- FSP FSP096-AHAN3
- Mini-box PicoPSU-90 + 84W (Fortron) Adapter Power Kit
- Barebones
- ASRock
:strip_icc():strip_exif()/u/94045/crop66c1b4250e8a2_cropped.jpg?f=community)
Met cockpit kom je er ook. Al blijft samba altijd samba met zijn eigenaardigheden qua users.mbbs1024 schreef op vrijdag 3 oktober 2025 @ 23:22:
[...]
Gewoon Samba gebruiken, zonder extra overhead van omv kan je best makkelijk mappen delen.
https://computingforgeeks...re-samba-share-on-debian/
Maar OMV is niet nodig nee om via een WebGUI shares te beheren.
Material 3 Thema's voor HA | Swiss Army Knife custom card voor HA | AmoebeLabs
Ik heb het ook met Cockpit gedaan: https://www.apalrd.net/posts/2023/ultimate_nas/Mars Warrior schreef op zaterdag 4 oktober 2025 @ 09:25:
[...]
Met cockpit kom je er ook. Al blijft samba altijd samba met zijn eigenaardigheden qua users.
Maar OMV is niet nodig nee om via een WebGUI shares te beheren.
De bios instellingen van @Bontje Blauw over genomen.
Dat gaf geen merkbaar verschil.
Daarna alle onderdelen stuk voor stuk eruit gehaald en weer terug geplaatst.
De basis was 24 watt.
Zonder Netwerkkaart: 18 watt.
Zonder Netac SSD: 15 watt
Zonder WD Blue Sata SSD: 14 watt.
Voorlopig kan ik wel zonder die netwerkkaart.
De standaard 1GB/s nic is voorlopig voldoende om al het verkeer van de pfSense router/firewall, NVR met 3 cams en backup.
Misschien dat als de backup vol staat te draaien, er een download bezig is en ik kijk IPTV dat het dan krap gaat worden. Misschien kan ik nog iets met QoS of priority instellen.
Die 2 TB Netac SSD kan ik waarschijnlijk niet meer terug sturen. Dus hopen dat er nog wat aan te tweaken valt.
De netwerkkaart is zonde van het geld. Uiteindelijk zal ik hem toch nodig hebben voor de extra bandbreedte.
De 9 watt extra die alles bij elkaar verbruikt kost per jaar ongeveer 79kw. Dat is met mijn huidige energie prijzen rond de €22,- per jaar extra.
Zonde, Het doel was om wat energie te besparen. Dat doe ik nu alsnog omdat de server een Synology, Omada controller en Chineese router vervangt.
Het resultaat is alleen wat minder dan gehoopt door verkeerde keuzes.
- Mars Warrior
- Registratie: Oktober 2003
- Laatst online: 11:29
Earth, the final frontier
- Mini-box picoPSU
- ASRock DeskMini
- Computer accessoires
- Mini-box
- Kontron
- Leicke
- Fujitsu
- FSP
- Mini-box picoPSU 90
- Fujitsu D3642-B
- Leicke ULL Power Supply 120 W
- Fujitsu D3644-B
- Mini-box picoPSU 80 + 60W Adapter Power Kit
- Fujitsu D3643-H
- ASRock DeskMini 310
- Kontron K3842-Q
- Kontron K3843-B
- FSP FSP096-AHAN3
- Mini-box PicoPSU-90 + 84W (Fortron) Adapter Power Kit
- Barebones
- ASRock
:strip_icc():strip_exif()/u/94045/crop66c1b4250e8a2_cropped.jpg?f=community)
Ik heb zelf nog alles op GBit liggen hier, ook mijn KPN lijn is 1 GBit.I-Lynx schreef op zaterdag 4 oktober 2025 @ 10:33:
Misschien dat als de backup vol staat te draaien, er een download bezig is en ik kijk IPTV dat het dan krap gaat worden. Misschien kan ik nog iets met QoS of priority instellen.
Ik heb nog nooit last gehad als:
- Een Crashplan Backup loopt (naar buiten)
- Een SFTP download loopt (naar binnen)
- Er op 2 4k TV's Netflix wordt gekeken (naar binnen)
Maar problemen had ik ook al niet toen ik nog een 50MBit VDSL Lijn had, laat staan 100MBit glazvezel en later 200MBit glazvezel. Alles gaat enkel sneller, voorzover de externe partij de verhoogde upload of download aankan
Material 3 Thema's voor HA | Swiss Army Knife custom card voor HA | AmoebeLabs
Ik ken de tools niet maar ik ben wel eens bezig geweest met WINSCE. dan exporteer je je BIOS settings ( inclusief hidden settings) naar een tekst file. In die text file staat ook de (korte) uitleg per instelling en je kan hem zelf aanpassen. Vervolgens schrijf je de tekst file weer terug je BIOS in.Bontje Blauw schreef op vrijdag 3 oktober 2025 @ 21:25:
@I-Lynx
Vandaag even geprobeerd wat te reproduceren. Ik heb mijn losse PCIe netwerkkaart 3.0 x1 in het 4.0 x16 PEG slot gestopt. Deze wordt herkend in Linux en werkt. Dus bij deze de bevestiging dat het 4.0 x16 PEG slot op de ASUS PRIME H610M-A-CSM niet alleen maar GPU's accepteert. Nog een pluspunt voor dit bordje.
Ik krijg echter hetzelfde als wij jij aangeeft. Geen laag idle verbruik, zeker 5 á 6 Watt hoger dan met de NIC in het 3.0 x1 slot met dezelfde bios settings en totaal ca. 18Watt idle na powertop --auto-tune. De maximale Pkg(HW) is dan ook max. C2 i.p.v C10 met dezelfde hardware. Dus het 4.0 x16 PEG slot maakt hogere C-states moeilijk bereikbaar. Dit is hier algemeen bekend, deze PCIe lanes zijn direct aan de CPU gekoppeld.
De oplossing zou mogelijk kunnen zijn om Multi-VC te enablen in de bios, dan zouden hogere C-states mogelijk moeten zijn met een PCIe device in het 4.0 x16 PEG slot.
Ik ben inmiddels al een heel eind met het analyseren van de bios. Met UEFITools en IFRextractor heb ik de hidden setting voor Multi-VC kunnen vinden in de bios versie 3801 datum 2025/05/28
De desbetreffende regel staat default dus op 0x0 -> disabled. Nu de kunst om die op 0x1 te krijgen en nogmaals te testen welke Pkg(HW) state het zaakje wil komen![]()
Wordt vervolgd....
code:
1 2 3 4 5 6 7 8 OneOf Prompt: "Multi-VC", Help: "Enable/Disable Multi Virtual Channel", QuestionFlags: 0x10, QuestionId: 0x27BF, VarStoreId: 0x4, VarOffset: 0x3A7, Flags: 0x10, Size: 8, Min: 0x0, Max: 0x1, Step: 0x0 Default DefaultId: 0x0 Value: Other Value Uint64 Value: 0x1 End End OneOfOption Option: "Disabled" Value: 0 OneOfOption Option: "Enabled" Value: 1
Update:
Beetje jammer, ik heb het niet helemaal goed geloof ik. Beetje wattig door Post-covid helaas.![]()
Quote Intel moderator: "Setting Multi-VC to Disabled could help reaching C10, meanwhile, by being enabled, the system can only reach C3 " Bron: https://community.intel.c...SPM-Alderlake/m-p/1555031
Uitleg chatGPT:
What Multi-VC actually does
Multi-VC = Multiple Virtual Channels per PCIe link.
It allows endpoints and root ports (if they implement the VC capability) to negotiate separate logical traffic lanes with arbitration between them.
Intended for QoS / isochronous traffic (think: video/audio streaming, certain enterprise NICs, SR-IOV VFs).
If neither side advertises VC, the setting is a no-op.
Multi-VC enabled or disabled heeft helemaal geen invloed als root port en endpoint geen handshake maken.
Inmiddels wel geleerd hoe je hidden bios settings alsnog kan manipuleren door bitjes aan te passen in nvram
Ik heb met deze manier alle mogelijke opties die maar iets met het verbruik te maken kunnen hebben geprobeerd maar mijn PEG slot bleef ook in C6 hangen. (Met een Intel i210 kaart erin).
Ok dus na weer een hoop lezen er achter gekomen dat de 235T een "minder goede" igpu heeft, met enkel intel graphics t.o.v. een cpu met intel arc graphics. Als ik het goed begrepen heb zijn die arc versies een stuk beter in HEVC transcoding, en ik verwacht dit wel te gaan gebruiken.
Alle intel CPU's met arc graphics
Mijn keuze is toen gevallen op de zuinigste versies en dat zijn de 226v en 225h. De V is hierbij de duidelijke winnaar wanneer het gaat om efficientie. Wanneer ik in de pricewatch op PC zoek (gebruik liever geen laptop) krijg ik 4 hits. 1 is een "all in one" dus die valt af en dan blijven 2x Asus NUC 14 pro AI mini PC (verschillende configuratie) en 1x
Acer Revo Box RB102-20CPW Mini.
Als ik het goed begrijp zjin deze PC's geconfigureerd met gesoldeerd geheugen, dus mocht ik ooit nog meer nodig hebben dan heb ik pech. Ook staat dit asus model niet toe om een extra netwerk poort toe te voegen. De Acer heeft er wel 2. Al denk ik dat ik er geen 2 nodig heb ben ik achter gekomen als ik ooit pfsense of OPNsense wil draaien omdat ik een managed switch heb.
Dus toen gekeken welke PC's een 225H hebben en dan komen we in barebone territorium terecht. Nu heb ik nog een Samsung 970 EVO Plus 1TB M.2 SSD in een UGREEN NVMe Enclosure dus dat kan voordelig uitpakken. Even hier gelezen en tot deze configuratie gekomen. Moet ik nog wel een OEM windows pro bij kopen dan al kan ik overwegen om linux (proxmox) er op te zetten.
# | Categorie | Product | Prijs | Subtotaal |
---|---|---|---|---|
1 | USB/Opslag-controllers | ASUS NUC 15 Pro 2nd LAN Accessory (NUCIOALA0CR) | € 39,95 | € 39,95 |
1 | Barebones | ASUS NUC 15 Pro, Tall Kit, Core Ultra 5 225H | € 454,98 | € 454,98 |
1 | Geheugen intern | Crucial CT2K8G56C46S5 | € 65,39 | € 65,39 |
Totaal | € 560,32 |
Als laatste blijft dan nog de optie om voor een dedicated A380 arc gpu te gaan. Enige kant en klare pc die in de buurt komt is deze:
uitvoering: Acer Aspire XC-101 I5380W01
Maar die is niet bepaald zuinig of klein.
Zelf samenstellen moet ik nog even uitzoeken, dat gaat ook weer een heel avontuur worden ben ik bang
Ik moet wel even melden dat het echt behoorlijk gestoord aan het worden is hoe de lineup van intel er nu uit ziet, zelfs als je voor de CPU's kiest die ik nu in gedachten heb moet je nog opletten dat je dual channel geheugen hebt anders krijg je volgens mij de arc functionaliteit niet. Hopelijk heb ik dat goed geconfigureerd hierboven? Had eigenlijk maar 1 keuze via de pricewatch volgens mij. . . en dan moet ik maar even aannemen dat de asus nuc dit begrijpt enzo?
En v.w..b netwerk: ja, je zou theoretisch een router (PfSense / OPNSense) kunnen draaien met maar 1 netwerkpoort. Maar dat zou ik zeker niet aanraden. Het is en lastiger te configureren, en het geeft een bottleneck (als je een 1Gbit/s verbinding hebt en een 1Gbit/s poort gebruikt voor LAN en WAN kun je maximaal 1Gbit/s "in 1 richting" halen. Immers gaat de "full duplex" op aan dat een inkomend pakketje (van bv LAN) tegelijkertijd ook een uitgaand pakketje is (bv WAN)).
- mrmrmr
- Registratie: April 2007
- Niet online
- Mini-box picoPSU
- ASRock DeskMini
- Computer accessoires
- Barebones
- Fujitsu
- Kontron
- Leicke
- Mini-box
- Fujitsu D3643-H
- Leicke ULL Power Supply 120 W
- Fujitsu D3644-B
- Fujitsu D3642-B
- Mini-box picoPSU 90
- Mini-box picoPSU 80 + 60W Adapter Power Kit
- ASRock DeskMini 310
- FSP
- Kontron K3843-B
- Kontron K3842-Q
- FSP FSP096-AHAN3
- Mini-box PicoPSU-90 + 84W (Fortron) Adapter Power Kit
- Voedingen
- ASRock
- Moederborden
/u/216161/crop5daf72732a011.png?f=community)
Ik weet niet wat het verbruikseffect in idle is van Intel's arc grafische kaart. Behalve als je iets heel speciaals zoekt lijkt me dat niet nodig.
Als de netwerkkaart via USB verloopt zal dat een hoger verbruik hebben dan een gewone netwerk chip direct via pcie.
Kijk eens naar ASRock DeskMini (bv. ASRock DeskMini B760). Sommige Intelmodellen zijn redelijk zuinig. Ik weet dat ze niet breed verkrijgbaar zijn.
(*) er is veel ruis in andere berichten waarin mensen/bots zomaar wat zeggen, zou ik niet op vertrouwen.
RobertMe schreef op zondag 5 oktober 2025 @ 10:37:
@Ryan1981 , ik weet niet wat je allemaal met die iGPU wilt doen. Maar zelfs de kreupele iGPU in mijn N5105 kan gewoon een 4K video real time transcoden (al was die poging naar 720p en niet 4K => 4K of zo).
En v.w..b netwerk: ja, je zou theoretisch een router (PfSense / OPNSense) kunnen draaien met maar 1 netwerkpoort. Maar dat zou ik zeker niet aanraden. Het is en lastiger te configureren, en het geeft een bottleneck (als je een 1Gbit/s verbinding hebt en een 1Gbit/s poort gebruikt voor LAN en WAN kun je maximaal 1Gbit/s "in 1 richting" halen. Immers gaat de "full duplex" op aan dat een inkomend pakketje (van bv LAN) tegelijkertijd ook een uitgaand pakketje is (bv WAN)).
Bedankt allebij. Ik heb idd gezien dat de discrete arc gpu idle een stuk meer verbruikt dus waarschijnlijk ga ik niet voor die route, maar de mogelijkheid om in de toekomst een andere kaart er in te kunnen zetten spreekt mij wel heel erg aan natuurlijk.mrmrmr schreef op zondag 5 oktober 2025 @ 10:38:
@Ryan1981 Alle HD Graphics 530 (sinds Skylake, 6th gen) of hoger hebben H.265 aan boord (Intel Quick Sync). Volgens berichten kunnen meerdere streams tegelijk* worden gedecodeerd.
Ik weet niet wat het verbruikseffect in idle is van Intel's arc grafische kaart. Behalve als je iets heel speciaals zoekt lijkt me dat niet nodig.
Als de netwerkkaart via USB verloopt zal dat een hoger verbruik hebben dan een gewone netwerk chip direct via pcie.
Kijk eens naar ASRock DeskMini (bv. ASRock DeskMini B760). Sommige Intelmodellen zijn redelijk zuinig. Ik weet dat ze niet breed verkrijgbaar zijn.
(*) er is veel ruis in andere berichten waarin mensen/bots zomaar wat zeggen, zou ik niet op vertrouwen.
Ik zag dat die extra module voor de NUC via SATA verbind volgens mij, is dat beter dan via USB? Anders hoef ik die ook niet aan te schaffen. Een oudere versie (maar waarschijnlijk hetzelfde principe) vond ik hier:
Intel NUC LAN & USB Add-On Assembly
Mijn maximum usecase is 4 lokale 4K HDR streams en misschien tot 2 remote (familie) met jellyfin.
Verder ben ik van plan: home assistant (met wellicht een lokale record loop van mijn video deurbel), ftp, rdp, vpn, reverse proxy, pihole, en dan pfsense opnsense en wie weet wat nog meer.
Ik ga eens kijken naar die asrock! Bedankt.
- mrmrmr
- Registratie: April 2007
- Niet online
- Mini-box picoPSU
- ASRock DeskMini
- Computer accessoires
- Barebones
- Fujitsu
- Kontron
- Leicke
- Mini-box
- Fujitsu D3643-H
- Leicke ULL Power Supply 120 W
- Fujitsu D3644-B
- Fujitsu D3642-B
- Mini-box picoPSU 90
- Mini-box picoPSU 80 + 60W Adapter Power Kit
- ASRock DeskMini 310
- FSP
- Kontron K3843-B
- Kontron K3842-Q
- FSP FSP096-AHAN3
- Mini-box PicoPSU-90 + 84W (Fortron) Adapter Power Kit
- Voedingen
- ASRock
- Moederborden
/u/216161/crop5daf72732a011.png?f=community)
i225/i226 kan in sommige gevallen onstabiel zijn.
Voor lokale streams heb je natuurlijk geen transcoding (en dus geen iGPU) nodig, tenzij je een kreupel afspeelapparaat hebt (die de codec niet ondersteund, totaal niet met HDR overweg kan, ... (maar bv een antieke Nvidia Shield kan prima met HDR10 overweg en zelf tone mappen naar SDR als je geen HDR TV gebruikt). Remote kijken ligt ook weer aan hetzelfde en of je de bitrate over de lijn krijgt. Als je een bluray rip hebt met pieken van 100Mbit/s en vervolgens heb je een Ziggo lijn met 40Mbit/s upload dan is transcoden (naar een veel lagere bitrate) wel belangrijk (of als je onderweg via 3/4/5G kijkt). Anders is transcoding ook daarvoor niet nodig en heb je dus geen iGPU nodig.Ryan1981 schreef op zondag 5 oktober 2025 @ 10:49:
Mijn maximum usecase is 4 lokale 4K HDR streams en misschien tot 2 remote (familie) met jellyfin.
En in het kader van efficiëntie doe je natuurlijk ook liever helemaal niet transcoden
Het mag een PCIe x4 kaartje worden.
Ik heb een sterke voorkeur voor intel en de i226 chip lijkt me prima.
Dan zie ik DEZE maar volgens een review zou hij heel warm worden.
Dat lijkt me onlogisch want het zou maar 1 watt per poort moeten zijn
En anders DEZE maar die krijgt een nog slechtere review.
- mrmrmr
- Registratie: April 2007
- Niet online
- Mini-box picoPSU
- ASRock DeskMini
- Computer accessoires
- Barebones
- Fujitsu
- Kontron
- Leicke
- Mini-box
- Fujitsu D3643-H
- Leicke ULL Power Supply 120 W
- Fujitsu D3644-B
- Fujitsu D3642-B
- Mini-box picoPSU 90
- Mini-box picoPSU 80 + 60W Adapter Power Kit
- ASRock DeskMini 310
- FSP
- Kontron K3843-B
- Kontron K3842-Q
- FSP FSP096-AHAN3
- Mini-box PicoPSU-90 + 84W (Fortron) Adapter Power Kit
- Voedingen
- ASRock
- Moederborden
/u/216161/crop5daf72732a011.png?f=community)
Ja die heb ik nu, werkt prima en zuinig.
Maar ik zoek iets duals en op papier zijn de i226 net zo zuinig als de i210
Mijn onboard 219 geeft wel problemen maar daar is omheen te werken
https://majabojarska.dev/posts/pve-e1000e-hangups/
De i21x zie ik niet als dual kaart (wel de i350 maar die is onzuinig)
Heb je (goede) ervaring met de Rtl8125bg ?
Want ik zie weinig postief met een snelle zoekopdracht
[ Voor 7% gewijzigd door Woodski op 05-10-2025 21:01 ]
# | Categorie | Product | Prijs | Subtotaal |
---|---|---|---|---|
1 | Processors | Intel Core i5-14600K Boxed | € 175,90 | € 175,90 |
1 | Moederborden | ASUS ROG Strix B760-I GAMING WIFI | € 172,99 | € 172,99 |
1 | Processorkoeling | Arctic Freezer 36 | € 32,20 | € 32,20 |
1 | Geheugen intern | Crucial CT32G48C40U5 | € 89,- | € 89,- |
1 | Voedingen | Silverstone SFX Series ST30SF V1.0 | € 0,- | € 0,- |
1 | Interne SSD's | WD Blue SN580 1TB | € 74,12 | € 74,12 |
Totaal | € 544,21 |
- Proxmox post-Instal setup script
- MergerFs (geen idee of dit belangrijk kan zijn)
- Powertop, powertop --auto-tune, en deze als service toegevoegd
- GRUB_CMDLINE_LINUX_DEFAULT="quiet consoleblank=15 pcie_aspm=force sata_link_power_management=med_power_with_dipm"
- hdparm voor de twee 10tb schijven, hdparm -B 127 /dev/sda, hdparm -S 240 /dev/sda, en persistent gemaakt
- in bios ook een max verbruik van 45watt ingesteld voor twee waardes (waarvan ik de naam kweit ben)
- cockpit (samba)
- jellyfin
- prowlarr
- sonarr
- radarr
- bazarr
- sabnzbd
- home assistant
Powertop
code:
1 2 3 4 5 6 7 8 9 10 11 Pkg(HW) | Core(HW) | CPU(OS) 0 CPU(OS) 1 | | C0 active 0.1% 0.0% | | POLL 0.0% 0.0 ms 0.0% 0.0 ms | | C1_ACPI 0.8% 0.2 ms 0.7% 0.5 ms C2 (pc2) 41.5% | | C2_ACPI 1.6% 0.5 ms 1.5% 0.9 ms C3 (pc3) 30.7% | C3 (cc3) 0.0% | C3_ACPI 97.1% 16.1 ms 97.6% 76.0 ms C6 (pc6) 0.0% | C6 (cc6) 0.8% | C7 (pc7) 0.0% | C7 (cc7) 93.6% | C8 (pc8) 0.0% | | C9 (pc9) 0.0% | | C10 (pc10) 0.0% | |
En nu ik klaar ben met alles typen zie ik dat de meter 17-20watt aangeeft.code:
1 2 3 4 5 6 7 8 9 10 11 12 13 14 15 16 17 18 19 20 21 22 23 24 25 26 27 28 29 30 31 32 33 34 35 36 37 38 39 40 41 42 43 44 45 46 47 48 Summary: 1014.0 wakeups/second, 0.0 GPU ops/seconds, 0.0 VFS ops/sec and 13.1% CPU use Usage Events/s Category Description 4.2 ms/s 617.4 Timer tick_nohz_handler 15.4 ms/s 84.4 Process [PID 1586] /usr/bin/kvm -id 100 -name HomeAssistant,debug-threads=on -no-shutdown -chardev socket,id=qmp,path=/var/run/qemu-ser 14.5 ms/s 68.3 Process [PID 1587] /usr/bin/kvm -id 100 -name HomeAssistant,debug-threads=on -no-shutdown -chardev socket,id=qmp,path=/var/run/qemu-ser 2.9 ms/s 52.9 Interrupt [7] sched(softirq) 119.5 µs/s 40.8 Timer inactive_task_timer 500.9 µs/s 13.9 Interrupt [3] net_rx(softirq) 190.3 µs/s 13.0 kWork psi_avgs_work 22.9 ms/s 3.3 Process [PID 1443] pvestatd 45.1 µs/s 8.4 kWork flush_to_ldisc 583.6 µs/s 7.4 Process [PID 5143] /usr/bin/python3 -u /opt/bazarr/bazarr/main.py 312.3 µs/s 7.3 Process [PID 18] [rcu_preempt] 589.5 µs/s 6.8 Process [PID 5144] /usr/bin/python3 -u /opt/bazarr/bazarr/main.py 456.6 µs/s 6.3 Process [PID 5268] /usr/bin/python3 -u /opt/bazarr/bazarr/main.py 55.4 µs/s 4.8 Timer watchdog_timer_fn 134.8 µs/s 3.9 Process [PID 968] /usr/sbin/pvefw-logger 1.5 ms/s 3.2 Timer hrtimer_wakeup 2.4 ms/s 2.4 Process [PID 1539] /usr/bin/kvm -id 100 -name HomeAssistant,debug-threads=on -no-shutdown -chardev socket,id=qmp,path=/var/run/qemu-ser 4.2 ms/s 1.4 Process [PID 1442] pve-firewall 1.6 ms/s 1.7 Process [PID 75891] powertop 3.9 ms/s 0.7 Process [PID 1482] pveproxy worker 26.2 µs/s 2.3 kWork delayed_vfree_work 317.6 µs/s 2.0 Process [PID 5078] /opt/sabnzbd/venv/bin/python SABnzbd.py -s 0.0.0.0:7777 121.4 µs/s 1.8 Process [PID 1943] /usr/bin/rrdcached -g 91.6 µs/s 1.7 kWork handle_update 200.8 µs/s 1.6 Process [PID 2740] /usr/bin/jellyfin --webdir=/usr/share/jellyfin/web --ffmpeg=/usr/lib/jellyfin-ffmpeg/ffmpeg 70.8 µs/s 1.6 Process [PID 13776] /usr/bin/rrdcached -g 44.2 µs/s 1.6 kWork lru_add_drain_per_cpu 558.7 µs/s 1.4 Process [PID 1413] /usr/bin/pmxcfs 142.8 µs/s 1.5 Process [PID 2648] /usr/bin/jellyfin --webdir=/usr/share/jellyfin/web --ffmpeg=/usr/lib/jellyfin-ffmpeg/ffmpeg 135.7 µs/s 1.5 Process [PID 4046] /opt/Sonarr/Sonarr -nobrowser -data=/var/lib/sonarr/ 120.4 µs/s 1.5 Process [PID 4352] /opt/Radarr/Radarr -nobrowser -data=/var/lib/radarr/ 112.4 µs/s 1.4 Process [PID 3208] /opt/Prowlarr/Prowlarr -nobrowser -data=/var/lib/prowlarr/ 139.1 µs/s 1.4 Process [PID 4476] /opt/Radarr/Radarr -nobrowser -data=/var/lib/radarr/ 113.7 µs/s 1.3 Process [PID 3520] /opt/Prowlarr/Prowlarr -nobrowser -data=/var/lib/prowlarr/ 261.8 µs/s 1.1 Process [PID 4878] /opt/sabnzbd/venv/bin/python SABnzbd.py -s 0.0.0.0:7777 134.1 µs/s 1.2 Process [PID 4558] /opt/Sonarr/Sonarr -nobrowser -data=/var/lib/sonarr/ 2.2 ms/s 0.3 Process [PID 76024] /usr/bin/jellyfin --webdir=/usr/share/jellyfin/web --ffmpeg=/usr/lib/jellyfin-ffmpeg/ffmpeg 60.2 µs/s 1.1 Process [PID 531] /usr/sbin/dmeventd -f 100.0 µs/s 1.0 Process [PID 4680] /usr/bin/python3 -u /opt/bazarr/bazarr/main.py 66.8 µs/s 1.0 Process [PID 4577] /opt/Sonarr/Sonarr -nobrowser -data=/var/lib/sonarr/ 2.0 ms/s 0.24 Timer apic_timer_fn 79.7 µs/s 1.0 Process [PID 3550] /opt/Prowlarr/Prowlarr -nobrowser -data=/var/lib/prowlarr/ 70.5 µs/s 1.0 Process [PID 4822] /opt/Radarr/Radarr -nobrowser -data=/var/lib/radarr/ 68.5 µs/s 1.0 Process [PID 74230] task UPID:Jozimox:000121F6:00119205:68E2BF38:vncshell::root@pam: 154.2 µs/s 0.9 Process [PID 1269] /usr/bin/pmxcfs
Aangezien mijn oude voeding, vraag ik mij af of ik met een efficiente Pico psu een iets zuiniger verbruik kan berijken?
- mrmrmr
- Registratie: April 2007
- Niet online
- Mini-box picoPSU
- ASRock DeskMini
- Computer accessoires
- Barebones
- Fujitsu
- Kontron
- Leicke
- Mini-box
- Fujitsu D3643-H
- Leicke ULL Power Supply 120 W
- Fujitsu D3644-B
- Fujitsu D3642-B
- Mini-box picoPSU 90
- Mini-box picoPSU 80 + 60W Adapter Power Kit
- ASRock DeskMini 310
- FSP
- Kontron K3843-B
- Kontron K3842-Q
- FSP FSP096-AHAN3
- Mini-box PicoPSU-90 + 84W (Fortron) Adapter Power Kit
- Voedingen
- ASRock
- Moederborden
/u/216161/crop5daf72732a011.png?f=community)
Er is een ander ASPM script dat makkelijk is in gebruik: https://github.com/notthe...lob/main/pkgs/autoaspm.py
Het is handig voor vergelijkingen om Debian 13 te installeren, zonder GUI. Zonder hard disks, zonder extra onderdelen of programma's, BIOS en OS volledig optimaliseren. Zo kun je een baseline verbruik te krijgen dat vergelijkbaar is. Daarna kun je onderdelen toevoegen en kijken of het verbruik toeneemt.
PicoPSU+zuinige adapter heeft een positief effect, maar het lost niet een hoog verbruik op wegens lage package C states.
Toont dit niet aan dat ASPM uitstaat voor die Netac SSD, de minnetjes erachter betekenen toch uit?I-Lynx schreef op vrijdag 3 oktober 2025 @ 08:57:
De Netac SSD:
Capabilities: [1dc v1] L1 PM Substates
L1SubCap: PCI-PM_L1.2+ PCI-PM_L1.1+ ASPM_L1.2- ASPM_L1.1- L1_PM_Substates+
PortCommonModeRestoreTime=10us PortTPowerOnTime=1000us
Het waren shucked drives, volgens chatgpt zijn het:mrmrmr schreef op zondag 5 oktober 2025 @ 22:14:
@BJozi Welke hard disks (merk en typenummer) heb je aangesloten?
Er is een ander ASPM script dat makkelijk is in gebruik: https://github.com/notthe...lob/main/pkgs/autoaspm.py
Het is handig voor vergelijkingen om Debian 13 te installeren, zonder GUI. Zonder hard disks, zonder extra onderdelen of programma's, BIOS en OS volledig optimaliseren. Zo kun je een baseline verbruik te krijgen dat vergelijkbaar is. Daarna kun je onderdelen toevoegen en kijken of het verbruik toeneemt.
PicoPSU+zuinige adapter heeft een positief effect, maar het lost niet een hoog verbruik op wegens lage package C states.
Western Digital Blue (WD100EZAZ) 10 TB
Hoe ga ik om met dat script, is er een tutorial of iets die een beetje uitlegt hoe en wat?
Debian 13 installeren, van een usb stick booten en dan met powertop kijken hoe en wat? Wel zonder de twee schijven en alles wat ik tot zo ver heb gedaan hier ook doen?
- mrmrmr
- Registratie: April 2007
- Niet online
- Mini-box picoPSU
- ASRock DeskMini
- Computer accessoires
- Barebones
- Fujitsu
- Kontron
- Leicke
- Mini-box
- Fujitsu D3643-H
- Leicke ULL Power Supply 120 W
- Fujitsu D3644-B
- Fujitsu D3642-B
- Mini-box picoPSU 90
- Mini-box picoPSU 80 + 60W Adapter Power Kit
- ASRock DeskMini 310
- FSP
- Kontron K3843-B
- Kontron K3842-Q
- FSP FSP096-AHAN3
- Mini-box PicoPSU-90 + 84W (Fortron) Adapter Power Kit
- Voedingen
- ASRock
- Moederborden
/u/216161/crop5daf72732a011.png?f=community)
Het script werkt door ASPM substates aan te zetten in de Linux systeemsettings. Het kan, maar hoeft niet te leiden tot een verbetering in verbruik, met name als er iets is dat ASPM heeft uitgeschakeld. Dat kan de BIOS zijn of het besturingssysteem. Het is doorgaans een gevolg (schuld van) van de hardware.
Als je misschien nog een SSD hebt liggen zou ik die gebruiken (want verreweg het zuinigst), anders een gewone USB2 stick. Met optimalisatie van BIOS en OS. Geen insteekkaarten, of USB devices. Als het zonder toetsenbord en muis (dus remote via SSH2) kan is dat aan te bevelen. Dat sluit zoveel mogelijk potentieel nadelige invloeden uit.
- Mars Warrior
- Registratie: Oktober 2003
- Laatst online: 11:29
Earth, the final frontier
- Mini-box picoPSU
- ASRock DeskMini
- Computer accessoires
- Mini-box
- Kontron
- Leicke
- Fujitsu
- FSP
- Mini-box picoPSU 90
- Fujitsu D3642-B
- Leicke ULL Power Supply 120 W
- Fujitsu D3644-B
- Mini-box picoPSU 80 + 60W Adapter Power Kit
- Fujitsu D3643-H
- ASRock DeskMini 310
- Kontron K3842-Q
- Kontron K3843-B
- FSP FSP096-AHAN3
- Mini-box PicoPSU-90 + 84W (Fortron) Adapter Power Kit
- Barebones
- ASRock
:strip_icc():strip_exif()/u/94045/crop66c1b4250e8a2_cropped.jpg?f=community)
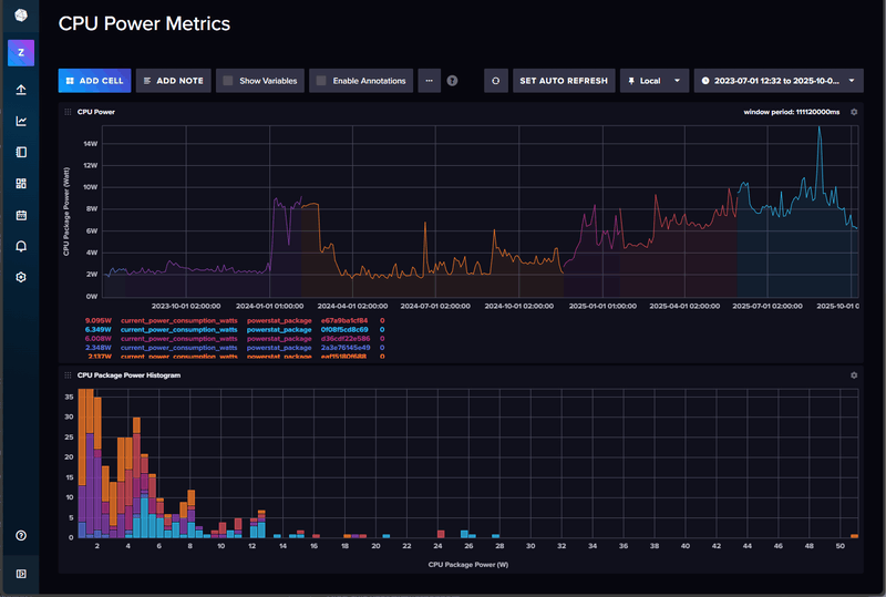
De verschillende kleuren komen (denk ik) door reboots en container (Telegraf/Influx) updates.
Je ziet duidelijk een oplopende trend. Ooit kreeg ik de gemiddelde package-power op/onder de 2W, maar nieuwe containers (nu 50), wijzigingen/updates van containers en Ubuntu kunnen voor wisselend verbruik zorgen. Sommigen voegen plotseling een (voor mij onnodige) health-check toe - en dus toenemend verbruik, waar anderen die health-check plotseling weer verwijderen - en dus afnemend verbruik.
Het blijkt ook dat een aantal containers af en toe controleren of je één van de laatste versies draait: als dat niet zo is, dan worden ze drukker blijkbaar, want na updaten is het verbruik gewoon lager!
Al met al ga ik weer richting de 6W qua gemiddeld package-power verbruik. Een factor 3 meer dan waar ik in 2023 mee begon, maar aan de andere kant is het ook een illusie dat zware containers "gratis" zijn. Die zijn er eind 2024/begin 2025 bijgekomen. En dat is duidelijk te zien aan het gemiddelde verbruik.
Ik ben er nog niet achter waarom Ubuntu nu in ACPI mode draait, dus het kan zijn dat als Ubuntu weer gewoon in C-states draait (hopelijk c6-c10), dat het gemiddelde verbruik nog iets zakt.
Met 50 containers zal het geen 2W meer worden, maar 1-2W minder is weer leuk meegenomen.
De energierekening is nog steeds ca 400kWh/jaar lager dan met de oude server(s), dus nog steeds erg tevreden met deze setup op basis van een 13900K (8P + 16E) waarbij het grote aantal E-cores voor een significante kWh besparing zorgen tov alles op P-cores draaien.
/f/image/IrObbHP7jyFWq0xkj2n9qpfD.png?f=fotoalbum_large)
Material 3 Thema's voor HA | Swiss Army Knife custom card voor HA | AmoebeLabs
Draai hier Core Ultra 5 245K op een Z890-Creator bord met 96GB DDR5 op 6400, RTX A4000 16GB en LSI 9500-8i HBA, 4x 16TB HDD, 4x 3.84TB SATA SSD en 2x 2TB NVME + 1x 128GB NVMEeheijnen schreef op dinsdag 7 oktober 2025 @ 13:18:
Zijn er al "bevindingen" mbt. de zuinigheid van socket 1851 setups bekend ?
Met al die componenten 100-115W idle met ASPM.
Heb eigenlijk nooit zonder al die componenten getest.
Wel heb ik vergelijkings materiaal met een 14600T + Z690-Creator bord met 96GB 5600 en diezelfde componenten. Dan trekken beide servers ongeveer gelijk.
Het lijk er dus op dat LGA1851 idle ongeveer gelijk aan LGA1700 loopt op dat gebeid.
R7 9800X3D + ASUS ROG STRIX X870E-E + RTX 4090 FE + 48GB TG Xtreem 8200 CL38
Nu heb ik het volgende bedacht:
# | Categorie | Product | Prijs | Subtotaal |
---|---|---|---|---|
1 | Processors | Intel Core i5-12400 Boxed | € 150,- | € 150,- |
1 | Moederborden | ASUS Prime H610M-A-CSM | € 95,46 | € 95,46 |
2 | Interne harde schijven | Seagate Barracuda 3.5-inch HDD (2024), 16TB | € 229,- | € 458,- |
1 | Usb-sticks | Samsung FIT Plus 64GB Zwart | € 10,60 | € 10,60 |
1 | Geheugen intern | Crucial CT16G48C40U5 | € 54,68 | € 54,68 |
1 | Interne SSD's | Kingston KC3000 512GB | € 53,99 | € 53,99 |
Totaal | € 822,73 |
Hebben jullie nog tips of aanvullingen? Ik twijfel erg over het moederbord, dit is nu gewoon een prijs bewuste keuze geweest.
Houdt er wel rekening mee dat (vooral) een oude voeding een forse overhead kan geven. Dus 5W+ hoger verbruik ten opzichte van een zuinige ATX voeding of PicoPSU. Als je je vervolgens bedenkt dat een zuinig systeem minder dan 10W kan verbruiken (zonder disks) dan is 5W verlies (/15W uit het stopcontact) best wel fors (meer dan 50% overhead).Taenadar schreef op woensdag 8 oktober 2025 @ 12:03:
Daarbij heb ik nog een voeding en case liggen die ik ga hergebruiken
V.w.b. CPU zou je wellicht de i7-14600K kunnen overwegen. Maar €25 duurder en heb je een i7 i.p.v. een i5. Qua idle/"normaal" verbruik zijn de verschillen marginaal. En onder (volle) belasting kun je hem kietelen in het BIOS dat die niet exorbitant veel gebruikt (iets dat bij die i5 ook aan te raden is). Moet er alleen ook nog een CPU koeler bij die ontbreekt bij de K modellen.
Voeding gaat om een uitvoering: Seasonic Focus Plus 650 Gold van jaartje of 5 oud. Kan die natuurlijk altijd nog gaan vervangen als het geheel tegenvalt. Maar zit nu op een verbruik van 115 kWh in een maand wat vrij fors is.RobertMe schreef op woensdag 8 oktober 2025 @ 13:06:
[...]
Houdt er wel rekening mee dat (vooral) een oude voeding een forse overhead kan geven. Dus 5W+ hoger verbruik ten opzichte van een zuinige ATX voeding of PicoPSU. Als je je vervolgens bedenkt dat een zuinig systeem minder dan 10W kan verbruiken (zonder disks) dan is 5W verlies (/15W uit het stopcontact) best wel fors (meer dan 50% overhead).
V.w.b. CPU zou je wellicht de i7-14600K kunnen overwegen. Maar €25 duurder en heb je een i7 i.p.v. een i5. Qua idle/"normaal" verbruik zijn de verschillen marginaal. En onder (volle) belasting kun je hem kietelen in het BIOS dat die niet exorbitant veel gebruikt (iets dat bij die i5 ook aan te raden is). Moet er alleen ook nog een CPU koeler bij die ontbreekt bij de K modellen.
Ik ben me ook aan het oriënteren op een nieuwe server, maar bij mijn weten is de 14600K een i5 en geen i7.RobertMe schreef op woensdag 8 oktober 2025 @ 13:06:
[...]
V.w.b. CPU zou je wellicht de i7-14600K kunnen overwegen. Maar €25 duurder en heb je een i7 i.p.v. een i5. Qua idle/"normaal" verbruik zijn de verschillen marginaal. En onder (volle) belasting kun je hem kietelen in het BIOS dat die niet exorbitant veel gebruikt (iets dat bij die i5 ook aan te raden is). Moet er alleen ook nog een CPU koeler bij die ontbreekt bij de K modellen.
Whoops, my bad. In ieder geval ook een 6 core vs een 14 core. Waarbij de 14600 8 E cores heeft die voor vele taken ruim voldoende zijn (en dus software daarop gepind kan worden en dus fors kan besparen). Terwijl de 12400 die @Taenadar in zijn lijstje heeft staan alleen maar ("onzuinige") P cores heeft. Als die €25 euro + CPU koeler aan meerprijs te overkomen is zou ik dus zeker voor de 14600 gaan. Waarschijnlijk zuiniger bij laag gebruik door de E cores en daarnaast dus veel meer (potentiële) performance als de vraag er naar is.Ixus74 schreef op woensdag 8 oktober 2025 @ 13:46:
[...]
Ik ben me ook aan het oriënteren op een nieuwe server, maar bij mijn weten is de 14600K een i5 en geen i7.
115kWh/maand is wel wat (~150W continu). Maar wat heb je *nu* ?Taenadar schreef op woensdag 8 oktober 2025 @ 13:25:
[...]
Voeding gaat om een uitvoering: Seasonic Focus Plus 650 Gold van jaartje of 5 oud. Kan die natuurlijk altijd nog gaan vervangen als het geheel tegenvalt. Maar zit nu op een verbruik van 115 kWh in een maand wat vrij fors is.
de hardware is niet het enige deel, je hebt ook de instellingen/software- en dat kan veel uitmaken. Mijn desktop draait hier rond de 80-100W bij standard instellingen, zet je de power-profielen anders onder Windows, kom je al eerder in de 40W uit IDLE.
Heb je hem 24/7 nodig?
Wat experimenteren met je huidige setup kan je veel informatie leveren over wat je zou/gaat kopen.
8.3kW Oost-West PV en 7.7kWh thuisbatterij | WP EcoForest 1-6 PRO en dWTW | Stromer ST1 & ST3
- mrmrmr
- Registratie: April 2007
- Niet online
- Mini-box picoPSU
- ASRock DeskMini
- Computer accessoires
- Barebones
- Fujitsu
- Kontron
- Leicke
- Mini-box
- Fujitsu D3643-H
- Leicke ULL Power Supply 120 W
- Fujitsu D3644-B
- Fujitsu D3642-B
- Mini-box picoPSU 90
- Mini-box picoPSU 80 + 60W Adapter Power Kit
- ASRock DeskMini 310
- FSP
- Kontron K3843-B
- Kontron K3842-Q
- FSP FSP096-AHAN3
- Mini-box PicoPSU-90 + 84W (Fortron) Adapter Power Kit
- Voedingen
- ASRock
- Moederborden
/u/216161/crop5daf72732a011.png?f=community)
Ook het gebruik van een USB stick is niet aan te raden. Gebruik beter een zuinige SSD om het OS op te zetten. Tweakers heeft tests gedaan die aangeven wat het verbruik is in idle van SSD's. Een zuinige SSD zou idealiter minder dan 50mW mogen verbruiken en in ieder geval minder dan 80mW. Als het verbruik hoger is, is de kans ook hoger dan het voorkomt dat het systeem in een hoge package C state komt (PC8/PC10). Als dat verhinderd wordt door één component kan een systeem afhankelijk van de samenstelling vaak 5-15W (of nog) meer verbruiken dan zonder die component. Het is dus zaak componenten te gebruiken die geen belemmering vormen voor een hoge package C state.
Het is aan te raden zo weinig mogelijk 3.5" disks toe te passen in verband met de overhead. Stel dat je 2x 14GB drives hebt, dan is het verbruik daarvan bijna 2 keer zoveel als een 28TB drive. Het zuinigst kunnen zijn SSD's en 2.5" drives (tot 20 à 30TB). Oudere drives kunnen vaak effectiever worden ingezet als cold backup. Dat wil zeggen dat je het alleen aanzet (USB, extern gevoed) als je een backup wil uitvoeren. Het is het altijd aan aspect dat in grote mate het verbruik bepaalt. Daarom is het idle verbruik van belang.
Je hebt voor drie drives ongeveer 75W tot 90W nodig om ze op te starten, als de start van alle drives tegelijk plaatsvind. In de praktijk gebeurt dat zelden, dus je kan ermee weg komen een PicoPSU-160XT met 120W 12V adapter toe te passen.
Ik haal nu voor mijn systeem 97Watt max. als ik alle cores op max. turbo draai met corefreq-cli. Dat is 6 P cores op 4.1GHz en E cores op 3.3GHz Ik haal bij lange na niet de 148W powerlimit voor mijn CPU.
Opstarten is max. 40W met 1 Seagate Exos HDD.
Mogelijk komt er nog één WD red 10TB bij.
Zo een 120W kunnen volstaan? Een 150W is trouwens niet veel duurder. Ik heb wel min. 3x sata power nodig.
1x sata ssd, 2x sata hdd.
COTE!
Ik heb een i7-14700 en zonder limiet viel dat niet te booten naar OS op een PicoPSU 120W of zo. Met de limiet? dan beperk ik het geheel systeem op 55W bijvoorbeeld.
8.3kW Oost-West PV en 7.7kWh thuisbatterij | WP EcoForest 1-6 PRO en dWTW | Stromer ST1 & ST3
- mrmrmr
- Registratie: April 2007
- Niet online
- Mini-box picoPSU
- ASRock DeskMini
- Computer accessoires
- Barebones
- Fujitsu
- Kontron
- Leicke
- Mini-box
- Fujitsu D3643-H
- Leicke ULL Power Supply 120 W
- Fujitsu D3644-B
- Fujitsu D3642-B
- Mini-box picoPSU 90
- Mini-box picoPSU 80 + 60W Adapter Power Kit
- ASRock DeskMini 310
- FSP
- Kontron K3843-B
- Kontron K3842-Q
- FSP FSP096-AHAN3
- Mini-box PicoPSU-90 + 84W (Fortron) Adapter Power Kit
- Voedingen
- ASRock
- Moederborden
/u/216161/crop5daf72732a011.png?f=community)
In de topic start staan 2 adapters die ik kan aanbevelen: FSP096-AHAN3 (96W, Mouser) en XP Power VES120PS12 (120W). Een Molex Mini Fit Jr connector is aanbevelenswaardig bij zwaardere belasting. Let op: groothandels gebruiken soms prijzen ex. BTW.
Trap niet in misleidende omschrijvingen van oneerlijke handelaren die doen alsof ze een merkadapter verkopen terwijl het Chinese noname is (vaak ook nog zonder het verplichte CE certificaat voor import in de EU).
Yes I know.bjp schreef op woensdag 8 oktober 2025 @ 16:45:
ge kunt die Intel CPUs beperken via de BIOS in max-stroom/max-vermogen. Je verliest dan in piek wat snelheid (mss een paar honderde MHz) maar je kan dus gerust met een kleinere voeding werken.
Ik heb een i7-14700 en zonder limiet viel dat niet te booten naar OS op een PicoPSU 120W of zo. Met de limiet? dan beperk ik het geheel systeem op 55W bijvoorbeeld.
Ik was meer verbaasd dat met 90W alle CPU cores op max. frequency lopen, terwijl powerlimits op default 65 en 148 staan. Ik kom niet in de buurt van 148W.
Wellicht met stepping van de CPU te maken? B0 stepping (Raptor Lake) zou mogelijk efficienter zijn dan de C0 stepping gebaseerd op Alder Lake. (i5-13400)
[ Voor 10% gewijzigd door Bontje Blauw op 08-10-2025 17:24 ]
COTE!
Thanks!mrmrmr schreef op woensdag 8 oktober 2025 @ 16:56:
@Bontje Blauw Een 12V adapter die Level VI ondersteunt en een Molex Mini Fit Jr of 5.5mm/2.5mm stekker voldoen. Uiteraard is een bekende zuinige adapter aan te raden. Leicke 120W moet ik afraden.
In de topic start staan 2 adapters die ik kan aanbevelen: FSP096-AHAN3 (96W, Mouser) en XP Power VES120PS12 (120W). Een Molex Mini Fit Jr connector is aanbevelenswaardig bij zwaardere belasting. Let op: groothandels gebruiken soms prijzen ex. BTW.
Trap niet in misleidende omschrijvingen van oneerlijke handelaren die doen alsof ze een merkadapter verkopen terwijl het Chinese noname is (vaak ook nog zonder het verplichte CE certificaat voor import in de EU).
Ik heb gemeten dat de HDD ongeveer 25W trekt om helemaal op te spinnen. Maar ik in de specs zie ik 12V en 5V lijntjes voor de HDD. Alleen hoeveel Amp vind ik nergens. Is de 5V lijn nog kritisch?
Opstarten doe ik al met turbo uit, dus zit ik op 40W max. bij het opstarten. En dus 97W met alle cores op volle kracht bij een test. (performance mode en turbo boost aan) Dit zal ik in werkelijkheid bij lange na niet bereiken.
COTE!
- mrmrmr
- Registratie: April 2007
- Niet online
- Mini-box picoPSU
- ASRock DeskMini
- Computer accessoires
- Barebones
- Fujitsu
- Kontron
- Leicke
- Mini-box
- Fujitsu D3643-H
- Leicke ULL Power Supply 120 W
- Fujitsu D3644-B
- Fujitsu D3642-B
- Mini-box picoPSU 90
- Mini-box picoPSU 80 + 60W Adapter Power Kit
- ASRock DeskMini 310
- FSP
- Kontron K3843-B
- Kontron K3842-Q
- FSP FSP096-AHAN3
- Mini-box PicoPSU-90 + 84W (Fortron) Adapter Power Kit
- Voedingen
- ASRock
- Moederborden
/u/216161/crop5daf72732a011.png?f=community)
Het staat meestal op de labels, maar dat is vaak een theoretisch maximum. Meer een richtlijn die gebruikt is voor het ontwerp.Bontje Blauw schreef op woensdag 8 oktober 2025 @ 17:39:
Ik heb gemeten dat de HDD ongeveer 25W trekt om helemaal op te spinnen. Maar ik in de specs zie ik 12V en 5V lijntjes voor de HDD. Alleen hoeveel Amp vind ik nergens. Is de 5V lijn nog kritisch?
Hardwareluxx.de doet verbruiksmetingen van hard disks voor alle verbruik via 5V en 12V gecombineerd.
Inderdaad en turbo is in feite overklokken van de processor voor korte duur. Voor taken die niet beperkt zijn in tijd, zoals het compileren van Linux, zou het gebruik van gewone frequenties (en/of E cores) efficiënter kunnen zijn.Opstarten doe ik al met turbo uit, dus zit ik op 40W max. bij het opstarten. En dus 97W met alle cores op volle kracht bij een test. (performance mode en turbo boost aan) Dit zal ik in werkelijkheid bij lange na niet bereiken.
Ik heb nog een SSD die niet aangesloten is. Hier staat ook proxmox op van toen ik nog oude hardware had. Er vanuitgaand dat ik die niet zo kan gebruiken, wat houd "OS volledig optimaliseren" in, welke stappen volg ik hiervoor?mrmrmr schreef op maandag 6 oktober 2025 @ 21:28:
@BJozi Er is geen spec sheet voor zover ik weet van WD100EZAZ.
Het script werkt door ASPM substates aan te zetten in de Linux systeemsettings. Het kan, maar hoeft niet te leiden tot een verbetering in verbruik, met name als er iets is dat ASPM heeft uitgeschakeld. Dat kan de BIOS zijn of het besturingssysteem. Het is doorgaans een gevolg (schuld van) van de hardware.
Als je misschien nog een SSD hebt liggen zou ik die gebruiken (want verreweg het zuinigst), anders een gewone USB2 stick. Met optimalisatie van BIOS en OS. Geen insteekkaarten, of USB devices. Als het zonder toetsenbord en muis (dus remote via SSH2) kan is dat aan te bevelen. Dat sluit zoveel mogelijk potentieel nadelige invloeden uit.
Denk dat de meeste mensen thuis geen server 24/7 nodig hebben want je slaapt ook nog, maar ik ben gewoon te lui om het aan en uit te zetten.bjp schreef op woensdag 8 oktober 2025 @ 14:48:
[...]
115kWh/maand is wel wat (~150W continu). Maar wat heb je *nu* ?
de hardware is niet het enige deel, je hebt ook de instellingen/software- en dat kan veel uitmaken. Mijn desktop draait hier rond de 80-100W bij standard instellingen, zet je de power-profielen anders onder Windows, kom je al eerder in de 40W uit IDLE.
Heb je hem 24/7 nodig?
Wat experimenteren met je huidige setup kan je veel informatie leveren over wat je zou/gaat kopen.
Nu is het "gewoon" een desktop game pc die ik gebruik als server voor van alles.
Gaat om dit:
# | Categorie | Product | Prijs | Subtotaal |
---|---|---|---|---|
1 | Processors | AMD Ryzen 5 3600 Boxed | € 53,71 | € 53,71 |
1 | Moederborden | ASRock X570 Phantom Gaming 4 | € 0,- | € 0,- |
1 | Videokaarten | Gigabyte GeForce RTX 2070 WindForce 2X 8G (rev 3.0) | € 0,- | € 0,- |
1 | Toetsenborden | Corsair K70 RGB MK.2 (Cherry MX Red, US) | € 0,- | € 0,- |
1 | Geheugen intern | Corsair Vengeance LPX CMK32GX4M2A2400C14 | € 148,68 | € 148,68 |
1 | Voedingen | Seasonic Focus Plus 650 Gold | € 0,- | € 0,- |
Bekijk collectie Importeer producten | Totaal | € 202,39 |
Bedankt voor je tips. Maar ik wil unraid erop draaien en volgens mij draait dat alleen vanaf een USB en vervolgens in memory.mrmrmr schreef op woensdag 8 oktober 2025 @ 14:49:
@Taenadar Ik zou een andere SSD kiezen. Deze SSD gaat mogelijk niet goed om met low power en/of ASPM.
Ook het gebruik van een USB stick is niet aan te raden. Gebruik beter een zuinige SSD om het OS op te zetten. Tweakers heeft tests gedaan die aangeven wat het verbruik is in idle van SSD's. Een zuinige SSD zou idealiter minder dan 50mW mogen verbruiken en in ieder geval minder dan 80mW. Als het verbruik hoger is, is de kans ook hoger dan het voorkomt dat het systeem in een hoge package C state komt (PC8/PC10). Als dat verhinderd wordt door één component kan een systeem afhankelijk van de samenstelling vaak 5-15W (of nog) meer verbruiken dan zonder die component. Het is dus zaak componenten te gebruiken die geen belemmering vormen voor een hoge package C state.
Het is aan te raden zo weinig mogelijk 3.5" disks toe te passen in verband met de overhead. Stel dat je 2x 14GB drives hebt, dan is het verbruik daarvan bijna 2 keer zoveel als een 28TB drive. Het zuinigst kunnen zijn SSD's en 2.5" drives (tot 20 à 30TB). Oudere drives kunnen vaak effectiever worden ingezet als cold backup. Dat wil zeggen dat je het alleen aanzet (USB, extern gevoed) als je een backup wil uitvoeren. Het is het altijd aan aspect dat in grote mate het verbruik bepaalt. Daarom is het idle verbruik van belang.
Je hebt voor drie drives ongeveer 75W tot 90W nodig om ze op te starten, als de start van alle drives tegelijk plaatsvind. In de praktijk gebeurt dat zelden, dus je kan ermee weg komen een PicoPSU-160XT met 120W 12V adapter toe te passen.
Ik snap dat elke schijf weer extra verbruik meebrengt, maar ik wil ook nog iets van data integriteit mocht er iets mis gaan. Als ik een single disk heb van 24TB dan ben ik natuurlijk een heleboel kwijt op het moment dat die stuk gaat. Daarom twee nieuwe + 1 bestaande. Maar bedankt voor alle tips! Die voeding ga ik meenemen, maar de investeringen moeten nog wel een beetje beheersbaar blijven. Uitbreiden kan natuurlijk altijd.
Ik denk dat je dat onderschat. Kijk maar eens hoe vaak hier bv naar Home Assistant verwezen wordt. En vervolgens in het Home Assistant topic naar hoe vaak het over bv nachtlampjes gaat, oftewel "als ik 's nachts naar de WC gaat dan brand het licht gedimd en overdag niet". Of in mijn geval "is HA de wekker" (verlichting aan, radio aan, ...), wordt bij warm weer op de slaapkamer het rolluik gesloten voor zonsopkomst, ..... Toch handig als die server dan 24/7 draait.Taenadar schreef op woensdag 8 oktober 2025 @ 20:43:
Denk dat de meeste mensen thuis geen server 24/7 nodig hebben want je slaapt ook nog
En zo zijn er vast meer toepassingen te bedenken waarbij die alsnog de nachtelijke uren aan moet staan ('s morgens vroeg de nieuwste Linux ISO willen installeren die 's nachts is uit gekomen? :+; Of een VOIP telefooncentrale en 24/7 bereikbaar willen zijn (of zelf "een bandje" er in hebben); Of...;)
Maar uiteraard heb je daarvoor geen "dikke server" nodig. Zelf had ik vele jaren ook gewoon een willekeurig desktop like systeem draaien. In 2020 naar een Fujitsu bord gegaan op basis van dit topic, maar met 3 HDDs 24/7 aan tikt dat nog aan. Vervolgens een Chinees no name mini PCtje gekocht met een Atom like N5105 CPUen 8GB RAM en ook dat werkt dikke prima voor basis zaken. Totdat ik eigenlijk alles had over gezet qua "software" / services, en de oude Fujitsu puur NAS was geworden. En de 8GB een nogal groot probleem werd.
Als je de server echt hebt op werk te verzetten (bv als programmeur een remote build/compile systeem of remote programmeer omgeving) dan zal 24/7 uiteraard wel een stuk minder relevant zijn. Maar..., ook "dikke bakken" kunnen idle zeer zuinig zijn. Dus splitsen in meerdere systemen, low performance maar zuinig en 24/7 aan en high performance, onzuinig, en alleen overdag / on demand aan, is eigenlijk nergens voor nodig.
- mrmrmr
- Registratie: April 2007
- Niet online
- Mini-box picoPSU
- ASRock DeskMini
- Computer accessoires
- Barebones
- Fujitsu
- Kontron
- Leicke
- Mini-box
- Fujitsu D3643-H
- Leicke ULL Power Supply 120 W
- Fujitsu D3644-B
- Fujitsu D3642-B
- Mini-box picoPSU 90
- Mini-box picoPSU 80 + 60W Adapter Power Kit
- ASRock DeskMini 310
- FSP
- Kontron K3843-B
- Kontron K3842-Q
- FSP FSP096-AHAN3
- Mini-box PicoPSU-90 + 84W (Fortron) Adapter Power Kit
- Voedingen
- ASRock
- Moederborden
/u/216161/crop5daf72732a011.png?f=community)
In de topic start staat een algemene uitleg voor Linux, ook voor Asus (BIOS). Je kan daarnaast zoeken op specifieke instellingen in dit topic.BJozi schreef op woensdag 8 oktober 2025 @ 18:49:
[...]
Ik heb nog een SSD die niet aangesloten is. Hier staat ook proxmox op van toen ik nog oude hardware had. Er vanuitgaand dat ik die niet zo kan gebruiken, wat houd "OS volledig optimaliseren" in, welke stappen volg ik hiervoor?
- Mars Warrior
- Registratie: Oktober 2003
- Laatst online: 11:29
Earth, the final frontier
- Mini-box picoPSU
- ASRock DeskMini
- Computer accessoires
- Mini-box
- Kontron
- Leicke
- Fujitsu
- FSP
- Mini-box picoPSU 90
- Fujitsu D3642-B
- Leicke ULL Power Supply 120 W
- Fujitsu D3644-B
- Mini-box picoPSU 80 + 60W Adapter Power Kit
- Fujitsu D3643-H
- ASRock DeskMini 310
- Kontron K3842-Q
- Kontron K3843-B
- FSP FSP096-AHAN3
- Mini-box PicoPSU-90 + 84W (Fortron) Adapter Power Kit
- Barebones
- ASRock
:strip_icc():strip_exif()/u/94045/crop66c1b4250e8a2_cropped.jpg?f=community)
Het is daadwerkelijk zuinig: ik zie altijd 0,00% voor zowel Beszel zelf als de agent
En zo kwam ik erachter dat de health-check van een container zomaar 0,5% CPU pakte. Dat is best veel op een gemiddelde CPU belasting van iets meer dan 2%!
Ik zit nu dus op 1,5% CPU belasting gemiddeld als resultaat
En wat scheel dat als ik naar package power kijk?
- Bij ca 2% belasting is dat 4,7W
- Bij 1,5% belasting is dat 3,5W.
Dat komt mooi overeen met eerdere cijfers waar ik op 1-2W package power zat. Dat schommelde destijds tussen de 0,5% en 1% CPU belasting namelijk.
100% CPU belasting zou dan 100/0,5*1,2W = 240W zijn. Voor een 13900K geen vreemd getal natuurlijk, maar dat zou een stuk lager moeten zijn in de praktijk omdat ik de maximale frequentie heb beperkt.
Maar ja. CPU draait nog steeds op ACPI waarden, ipv C-states, dus wie weet zit daar ergens nog een oorzakelijk probleem.
Maar dus wel erg tevreden moet ik zeggen: eindelijk monitoring die niet meer verbruikt dan je hele systeem met 50 containers bij elkaar in idle
Plaatje van gisteren toen eea net draaide waarbij ik rond 20:30 de health-check om zeep heb geholpen:
/f/image/coozWifjXYS7I6EmMbNqixy1.png?f=fotoalbum_large)
Mijn zwaarste container (ca 100 processen) pakt gemiddeld 0,85%, oftewel ca 2W package power.
Material 3 Thema's voor HA | Swiss Army Knife custom card voor HA | AmoebeLabs
Mooi resultaat. Hoe heb je de health check omzeep geholpen? Dit zit normaal in de docker file. Wat ik zo snel kan vinden is dit toevoegen in je docker compose file:Mars Warrior schreef op donderdag 9 oktober 2025 @ 13:00:
Ik heb gisteren - vanuit het Docker topic - Beszel, Simple and Lightweight Monitoring geinstalleerd om mijn zuinige server te monitoren op systeem en docker container basis.
Het is daadwerkelijk zuinig: ik zie altijd 0,00% voor zowel Beszel zelf als de agent![]()
En zo kwam ik erachter dat de health-check van een container zomaar 0,5% CPU pakte. Dat is best veel op een gemiddelde CPU belasting van iets meer dan 2%!
Ik zit nu dus op 1,5% CPU belasting gemiddeld als resultaat![]()
En wat scheel dat als ik naar package power kijk?Oftewel: Ca 1,2W voor die 0,5% CPU belasting. Dat is ook mooi lineair lijkt het, immers als 1,2W 0,5% is, dan is 2% ca 4,8W. En ik meet 4,7W.
- Bij ca 2% belasting is dat 4,7W
- Bij 1,5% belasting is dat 3,5W.
Dat komt mooi overeen met eerdere cijfers waar ik op 1-2W package power zat. Dat schommelde destijds tussen de 0,5% en 1% CPU belasting namelijk.
100% CPU belasting zou dan 100/0,5*1,2W = 240W zijn. Voor een 13900K geen vreemd getal natuurlijk, maar dat zou een stuk lager moeten zijn in de praktijk omdat ik de maximale frequentie heb beperkt.
Maar ja. CPU draait nog steeds op ACPI waarden, ipv C-states, dus wie weet zit daar ergens nog een oorzakelijk probleem.
Maar dus wel erg tevreden moet ik zeggen: eindelijk monitoring die niet meer verbruikt dan je hele systeem met 50 containers bij elkaar in idle
Plaatje van gisteren toen eea net draaide waarbij ik rond 20:30 de health-check om zeep heb geholpen:
[Afbeelding]
Mijn zwaarste container (ca 100 processen) pakt gemiddeld 0,85%, oftewel ca 2W package power.
is dit voldoende ?healthcheck:
disable: true
Je kunt health checks gewoon overrulen ja (zowel in het disablen als een ander commando instellen). Of in compose, en vast ook in het docker run commando (en ook in Podman quadlet files voor diegene diegene die hip met Podman bezig zijn).Mich schreef op donderdag 9 oktober 2025 @ 18:52:
[...]
Mooi resultaat. Hoe heb je de health check omzeep geholpen? Dit zit normaal in de docker file. Wat ik zo snel kan vinden is dit toevoegen in je docker compose file:
[...]
is dit voldoende ?
- Mars Warrior
- Registratie: Oktober 2003
- Laatst online: 11:29
Earth, the final frontier
- Mini-box picoPSU
- ASRock DeskMini
- Computer accessoires
- Mini-box
- Kontron
- Leicke
- Fujitsu
- FSP
- Mini-box picoPSU 90
- Fujitsu D3642-B
- Leicke ULL Power Supply 120 W
- Fujitsu D3644-B
- Mini-box picoPSU 80 + 60W Adapter Power Kit
- Fujitsu D3643-H
- ASRock DeskMini 310
- Kontron K3842-Q
- Kontron K3843-B
- FSP FSP096-AHAN3
- Mini-box PicoPSU-90 + 84W (Fortron) Adapter Power Kit
- Barebones
- ASRock
:strip_icc():strip_exif()/u/94045/crop66c1b4250e8a2_cropped.jpg?f=community)
Yep. Dat is alles wat je hoeft te doen.
Ik heb nu meer disables erin gezet omdat dat stronteigenwijze Traefik geen certificaten opvraagt als een container niet Healthy is.
Podman. IBM / Redhat, nee dank jeRobertMe schreef op donderdag 9 oktober 2025 @ 19:49:
[...]
Je kunt health checks gewoon overrulen ja (zowel in het disablen als een ander commando instellen). Of in compose, en vast ook in het docker run commando (en ook in Podman quadlet files voor diegene diegene die hip met Podman bezig zijn).
Material 3 Thema's voor HA | Swiss Army Knife custom card voor HA | AmoebeLabs
Tsja, Red Hat heeft mij nooit iets aangedaan. Anderzijds heb ik wel ooit eens mijn enkel Docker image van Docker Hub afgehaald en pull ik bij voorkeur van GitHub / ... (/alles behalve Docker). Iets met ineens vanuit het niets allemaal voorwaarden aanpassen, prijzen introduceren, ...
- Mars Warrior
- Registratie: Oktober 2003
- Laatst online: 11:29
Earth, the final frontier
- Mini-box picoPSU
- ASRock DeskMini
- Computer accessoires
- Mini-box
- Kontron
- Leicke
- Fujitsu
- FSP
- Mini-box picoPSU 90
- Fujitsu D3642-B
- Leicke ULL Power Supply 120 W
- Fujitsu D3644-B
- Mini-box picoPSU 80 + 60W Adapter Power Kit
- Fujitsu D3643-H
- ASRock DeskMini 310
- Kontron K3842-Q
- Kontron K3843-B
- FSP FSP096-AHAN3
- Mini-box PicoPSU-90 + 84W (Fortron) Adapter Power Kit
- Barebones
- ASRock
:strip_icc():strip_exif()/u/94045/crop66c1b4250e8a2_cropped.jpg?f=community)
Red Hat en het CentOS drama 😡 wederom zo’n $$$$$$$$$$$$$$$ onderwerp 🥴RobertMe schreef op donderdag 9 oktober 2025 @ 21:17:
[...]
Tsja, Red Hat heeft mij nooit iets aangedaan. Anderzijds heb ik wel ooit eens mijn enkel Docker image van Docker Hub afgehaald en pull ik bij voorkeur van GitHub / ... (/alles behalve Docker). Iets met ineens vanuit het niets allemaal voorwaarden aanpassen, prijzen introduceren, ...Nee, dat is niet mijn reden om Podman te gebruiken. Maar ook Docker is geen heilige dus, en heeft jaren terug (al) bedrijven "gechanteerd" door van gratis naar betaalt te gaan op het moment dat "iedereen en zijn moeder" het gebruikt.
Material 3 Thema's voor HA | Swiss Army Knife custom card voor HA | AmoebeLabs
Tsja, die gebruik ik niet, en het ging over PodmanMars Warrior schreef op donderdag 9 oktober 2025 @ 21:32:
[...]
Red Hat en het CentOS drama 😡 wederom zo’n $$$$$$$$$$$$$$$ onderwerp 🥴
https://launchpad.net/~awesometic/+archive/ubuntu/ppa
- Mars Warrior
- Registratie: Oktober 2003
- Laatst online: 11:29
Earth, the final frontier
- Mini-box picoPSU
- ASRock DeskMini
- Computer accessoires
- Mini-box
- Kontron
- Leicke
- Fujitsu
- FSP
- Mini-box picoPSU 90
- Fujitsu D3642-B
- Leicke ULL Power Supply 120 W
- Fujitsu D3644-B
- Mini-box picoPSU 80 + 60W Adapter Power Kit
- Fujitsu D3643-H
- ASRock DeskMini 310
- Kontron K3842-Q
- Kontron K3843-B
- FSP FSP096-AHAN3
- Mini-box PicoPSU-90 + 84W (Fortron) Adapter Power Kit
- Barebones
- ASRock
:strip_icc():strip_exif()/u/94045/crop66c1b4250e8a2_cropped.jpg?f=community)
Red Hat is goed in het maken van dingen volgens hun eigen manier, die niet altijd compatible zijn met al bestaande applicaties, terwijl ze vaak wel claimen dat het een drop-in replacement is.RobertMe schreef op donderdag 9 oktober 2025 @ 21:53:
[...]
Tsja, die gebruik ik niet, en het ging over PodmanAls ze iets met Podman uitspoken zoek ik wel weer iets anders als ik het erg genoeg vind. Wie weet wat er tzt weer voor alternatieven zijn. Of terug naar Docker. Als ik binnen ~3 weken Podman kan leren + 1 systeem om zetten naar Podman only kan ik dan ook wel weer snel genoeg wisselen (evt naar Docker wat ik dan sowieso ken).
Podman is gewoon niet 100% compatible met Docker. En je krijgt garantie tot de voordeur, ondanks service contracten
Maar aan de andere kant is expermenteren leuk. De enige reden dat ik weet dat Podman niet compatible is met wat ik/wij gebruiken, is namelijk omdat ik er mee gespeeld heb. Maar wie weet in de toekomst is het een mooi alternatief voor het Docker eco systeem
Material 3 Thema's voor HA | Swiss Army Knife custom card voor HA | AmoebeLabs
edit: CPU - Power management Control - Boot performance mode op Max Battery gezet , geen aanpassingen meer aan de powerlimits
[ Voor 32% gewijzigd door spoor12b op 10-10-2025 19:49 ]
spoor12b
Mars Warrior schreef op vrijdag 10 oktober 2025 @ 11:26:
[...]
Red Hat is goed in het maken van dingen volgens hun eigen manier, die niet altijd compatible zijn met al bestaande applicaties, terwijl ze vaak wel claimen dat het een drop-in replacement is.
En Canonical lijdt aan het Not-invented-Here syndroom en komt met "oplossingen" aan zetten waar uberhaupt niemand op zit te wachten en ze zelf ook weer de nek om draaien. Zie bv Mir (als Xorg opvolger en vervolgens toch weer overstappen op Wayland), of Unity (als GNOME vervanger om vervolgens weer "over te stappen" naar GNOME), of .... En Snaps valt waarschijnlijk in dezelfde categorie. Flatpack (van Red Hat
Lees wisselende ervaringen met Intel en Realtek. Welke moet ik nou kiezen.
Belangrijke vraag is dan wel welke features je wilt.Remco Tr schreef op zaterdag 11 oktober 2025 @ 19:37:
Welke netwerkchip is nou aan te raden voor linux/proxmox systeem.
Lees wisselende ervaringen met Intel en Realtek. Welke moet ik nou kiezen.
1Gbit/s kun je volgens mij beter voor Intel kiezen. 2,5Gbit/s kan de Intel issues geven (in ieder geval met ongebruikte poorten?). En Realtek schijnt prima te (kunnen) werken incl ASPM etc.
Wil je de beschikking hebben over Intel AMT (out of band management) dan kan dat alleen met Intel NICs (specifiek de LM modellen). Maar daarvoor moet je ook de juiste chipset etc hebben.
Edit:
Overigens gaat het ook weer om specifieke modellen. De Intel I225 zijn 3 revisies van en de I226 is effectief een vierde revisie. Waarschijnlijk kun je voor 2,5Gbit/s bij Intel dus beter de I226 hebben dan de I225 rev 3 (alleen al omdat de I225 een slechte reputatie heeft omdat er verschillende issues waren, waarvan het merendeel in rev 3 is opgelost).
En ook bij Realtek zijn er verschillende modellen voor bv 2,5Gbit/s maar is er volgens mij één specifiek model aan te bevelen en dat is ook nog eens een "B" variant (IIRC is het RTL<nummer>, en zal er dus soms een verbeterde versie (/met "bugfixes") als RLT<nummer>B uit komen). De eerste (zonder toevoegsel) doet geen / buggy met ASPM, de B werkt prima met ASPM.
[ Voor 34% gewijzigd door RobertMe op 11-10-2025 20:28 ]
Met de Intel I226 2,5Gbit/s NIC goede ervaring, enkel dus probleem met ongebruikte poorten en powertop.
[ Voor 4% gewijzigd door GoBieN-Be op 11-10-2025 21:03 ]
- mrmrmr
- Registratie: April 2007
- Niet online
- Mini-box picoPSU
- ASRock DeskMini
- Computer accessoires
- Barebones
- Fujitsu
- Kontron
- Leicke
- Mini-box
- Fujitsu D3643-H
- Leicke ULL Power Supply 120 W
- Fujitsu D3644-B
- Fujitsu D3642-B
- Mini-box picoPSU 90
- Mini-box picoPSU 80 + 60W Adapter Power Kit
- ASRock DeskMini 310
- FSP
- Kontron K3843-B
- Kontron K3842-Q
- FSP FSP096-AHAN3
- Mini-box PicoPSU-90 + 84W (Fortron) Adapter Power Kit
- Voedingen
- ASRock
- Moederborden
/u/216161/crop5daf72732a011.png?f=community)
Het verbruik van de i226-T1 is "typical" 1,4W op 2.5Gbps. Op 1 Gbps zou het 0,9W zijn.Woodski schreef op zaterdag 11 oktober 2025 @ 22:13:
Wat mij een beetje afschrikt is het forse koellichaam er op.
De intel i226 zou ca 1 watt verbruiken dus bij dual 2 watt?
Als je niet kan zien wat er onder het koellichaam zit is het inderdaad een gok wat betreft de componenten.
Er zullen 2xi226 en een pci-e multiplexer inzitten aangezien het een x1 kaart is. Stroomverbruik van die multiplexers is meestal hoger dan je zou willen en blokkeren soms ook aspm states.Woodski schreef op zaterdag 11 oktober 2025 @ 22:13:
Wat mij een beetje afschrikt is het forse koellichaam er op.
De intel i226 zou ca 1 watt verbruiken dus bij dual 2 watt?
Het is natuurlijk een klein kaartje dus hel formaat van de cooler zal meevallen maar toch....
:strip_exif()/f/image/egUjpaQlnmQwa4QQS6Q55xqx.png?f=user_large)
Daarnaast gaat de monitor ook niet meer in standby ondanks dat de grub configuratie is aangepast:
1
2
3
4
5
6
| GRUB_DEFAULT=0 GRUB_TIMEOUT=5 GRUB_DISTRIBUTOR=`lsb_release -i -s 2> /dev/null || echo Debian` GRUB_CMDLINE_LINUX_DEFAULT="quiet consoleblank=15" #GRUB_CMDLINE_LINUX_DEFAULT="quiet" GRUB_CMDLINE_LINUX="" |
De originele heb ik met een # op comment gezet.
Output van dmesg:
1
2
3
| [ 0.073516] Kernel command line: BOOT_IMAGE=/boot/vmlinuz-6.14.8-3-bpo12-pve root=UUID=c032bea0-2c42-4969-99fa-77ff192fc83c ro quiet consoleblank=15 0.073592] Unknown kernel command line parameters "BOOT_IMAGE=/boot/vmlinuz-6.14.8-3-bpo12-pve", will be passed to user space. |
Maar ik weet niet of die tweede regel iets met consoleblank=15 te maken heeft.
Heeft iemand enig idee waarom dit niet meer werkt?
spoor12b
- Mars Warrior
- Registratie: Oktober 2003
- Laatst online: 11:29
Earth, the final frontier
- Mini-box picoPSU
- ASRock DeskMini
- Computer accessoires
- Mini-box
- Kontron
- Leicke
- Fujitsu
- FSP
- Mini-box picoPSU 90
- Fujitsu D3642-B
- Leicke ULL Power Supply 120 W
- Fujitsu D3644-B
- Mini-box picoPSU 80 + 60W Adapter Power Kit
- Fujitsu D3643-H
- ASRock DeskMini 310
- Kontron K3842-Q
- Kontron K3843-B
- FSP FSP096-AHAN3
- Mini-box PicoPSU-90 + 84W (Fortron) Adapter Power Kit
- Barebones
- ASRock
:strip_icc():strip_exif()/u/94045/crop66c1b4250e8a2_cropped.jpg?f=community)
Ik zat vóór de wijzigingen op ca 2,1% CPU en 4,7W Package Power.
- Uitzetten health-checks: 1,6% CPU en 3,5W Package Power
- CrowdSec firewall/WAF: 1,15% CPU en 2,8W Package Power
We wisten al dat het uiteindelijke verbruik een samenspel is van hardware en software, maar blijkbaar als je de nodige public-facing websites hebt, helpt een firewall/WAF ook

Het kan nog wat optimaler. Ik gebruik nu de standaard caching van CrowdSec, en Redis is ook nog een optie. Verder worden geblokkeerde IP's nu op applicatie niveau afgevangen (Traefik/CrowdSec), en er is ook de optie om dat in een aparte CrowdSec firewall container te gebruiken die op OS niveau (iptables/nftables) de boel blokkeert. Dat zou nog wat efficiënter moeten zijn.
Naast een veiligere server, toch weer een leuk en overwacht positief resultaat op het verbruik
Material 3 Thema's voor HA | Swiss Army Knife custom card voor HA | AmoebeLabs
- mrmrmr
- Registratie: April 2007
- Niet online
- Mini-box picoPSU
- ASRock DeskMini
- Computer accessoires
- Barebones
- Fujitsu
- Kontron
- Leicke
- Mini-box
- Fujitsu D3643-H
- Leicke ULL Power Supply 120 W
- Fujitsu D3644-B
- Fujitsu D3642-B
- Mini-box picoPSU 90
- Mini-box picoPSU 80 + 60W Adapter Power Kit
- ASRock DeskMini 310
- FSP
- Kontron K3843-B
- Kontron K3842-Q
- FSP FSP096-AHAN3
- Mini-box PicoPSU-90 + 84W (Fortron) Adapter Power Kit
- Voedingen
- ASRock
- Moederborden
/u/216161/crop5daf72732a011.png?f=community)
Je draait Proxmox denk ik. De kernel boot melding komt vaker voor, gaat kennelijk over het doorzetten van parameters naar systemd.
Ik neem aan dat je geen F processor hebt. consoleblank zet aleen het scherm en igpu in low power, maar haalt het niet weg.
Kijk eens onder tabblad devices bij powertop of je daar de igpu ziet staan. Of kijk met lspci -vvv.
Je kunt crowsec bouncer ook op je firewall draaien of de regels daar automatisch laten importeren. Zo laat ik mijn unifi gateway het verkeer al blokkeren obv sync. Heb het ook aan cloudflare gekoppeld dus dan kost het mij niks tenzij ze mijn origin ip benaderen.Mars Warrior schreef op zondag 12 oktober 2025 @ 10:22:
Zo, mijn zuinige server draait weer een stukje zuiniger dankzij Beszel (uitzetten van wat healt checks bij sommige containers) en CrowdSec, een Firewall & WAF + AppSec (soort van Fail2Ban).
Ik zat vóór de wijzigingen op ca 2,1% CPU en 4,7W Package Power.Oftewel: per 1% CPU load 2,4W Package Power
- Uitzetten health-checks: 1,6% CPU en 3,5W Package Power
- CrowdSec firewall/WAF: 1,15% CPU en 2,8W Package Power
![]()
We wisten al dat het uiteindelijke verbruik een samenspel is van hardware en software, maar blijkbaar als je de nodige public-facing websites hebt, helpt een firewall/WAF ook
Het kan nog wat optimaler. Ik gebruik nu de standaard caching van CrowdSec, en Redis is ook nog een optie. Verder worden geblokkeerde IP's nu op applicatie niveau afgevangen (Traefik/CrowdSec), en er is ook de optie om dat in een aparte CrowdSec firewall container te gebruiken die op OS niveau (iptables/nftables) de boel blokkeert. Dat zou nog wat efficiënter moeten zijn.
Naast een veiligere server, toch weer een leuk en overwacht positief resultaat op het verbruik
1x Venus-E v153 +LilyGo HA, CT003 V117 | 5040Wp ZO + 4200Wp NW | Tibber, 3x25A, Easee Charge Lite | EV 98kWh
@mrmrmrmrmrmr schreef op zondag 12 oktober 2025 @ 10:32:
@spoor12b
Je draait Proxmox denk ik. De kernel boot melding komt vaker voor, gaat kennelijk over het doorzetten van parameters naar systemd.
Ik neem aan dat je geen F processor hebt. consoleblank zet aleen het scherm en igpu in low power, maar haalt het niet weg.
Kijk eens onder tabblad devices bij powertop of je daar de igpu ziet staan. Of kijk met lspci -vvv.
Ik draai inderdaad de proxmox kernel, dat was eerder de enige mogelijkheid om RC6 werkend te krijgen.
Volgens mij ging de monitor na 15 seconden wel op zwart?
lspci -vvv | grep RC6 geeft helaas geen resultaat,
spoor12b
- mrmrmr
- Registratie: April 2007
- Niet online
- Mini-box picoPSU
- ASRock DeskMini
- Computer accessoires
- Barebones
- Fujitsu
- Kontron
- Leicke
- Mini-box
- Fujitsu D3643-H
- Leicke ULL Power Supply 120 W
- Fujitsu D3644-B
- Fujitsu D3642-B
- Mini-box picoPSU 90
- Mini-box picoPSU 80 + 60W Adapter Power Kit
- ASRock DeskMini 310
- FSP
- Kontron K3843-B
- Kontron K3842-Q
- FSP FSP096-AHAN3
- Mini-box PicoPSU-90 + 84W (Fortron) Adapter Power Kit
- Voedingen
- ASRock
- Moederborden
/u/216161/crop5daf72732a011.png?f=community)
Zie je wel de igpu bij powertop tabblad devices?
lspci -vvv geeft alle pcie onderdelen weer (mits als root gedraaid). Daar staat geen RC6 bij, maar je kan wel zien of de igpu wordt herkend en wat de instellingen zijn.
Ik zie 'm niet staan onder het tabblad Device stats, er is geen ander device tabblad.
De output van lspci -vvv | grep Intel
1
2
3
4
5
| 00:00.0 Host bridge: Intel Corporation Device 4678 Subsystem: Intel Corporation Device 7270 00:02.0 VGA compatible controller: Intel Corporation Alder Lake-N [UHD Graphics] (prog-if 00 [VGA controller]) Subsystem: Intel Corporation Alder Lake-N [UHD Graphics] snip |
EDIT: toch nog even de bios instellingen gecheckt, zien er goed uit:
RC6 (Render Standby) staat inderdaad op Enabled
Maximum GT Frequency - Default
Disable Turbo GT Frequency - Disabled
Die laatste twee staan voor nu weer op default maar dat maakt dus geen verschil
[ Voor 23% gewijzigd door spoor12b op 12-10-2025 12:38 ]
spoor12b
- mrmrmr
- Registratie: April 2007
- Niet online
- Mini-box picoPSU
- ASRock DeskMini
- Computer accessoires
- Barebones
- Fujitsu
- Kontron
- Leicke
- Mini-box
- Fujitsu D3643-H
- Leicke ULL Power Supply 120 W
- Fujitsu D3644-B
- Fujitsu D3642-B
- Mini-box picoPSU 90
- Mini-box picoPSU 80 + 60W Adapter Power Kit
- ASRock DeskMini 310
- FSP
- Kontron K3843-B
- Kontron K3842-Q
- FSP FSP096-AHAN3
- Mini-box PicoPSU-90 + 84W (Fortron) Adapter Power Kit
- Voedingen
- ASRock
- Moederborden
/u/216161/crop5daf72732a011.png?f=community)
1
2
| 00:02.0 VGA compatible controller: Intel Corporation Alder Lake-N [UHD Graphics] (prog-if 00 [VGA controller]) Subsystem: Intel Corporation Alder Lake-N [UHD Graphics] |
Dat is de igpu. Hij wordt dus wel gezien door het pcie subsysteem. Kun je de hele sectie laten zien?
spoor12b schreef op zondag 12 oktober 2025 @ 11:52:
@mrmrmr
Ik zie 'm niet staan onder het tabblad Device stats, er is geen ander device tabblad.
De output van lspci -vvv | grep Intel
code:
1 2 3 4 5 00:00.0 Host bridge: Intel Corporation Device 4678 Subsystem: Intel Corporation Device 7270 00:02.0 VGA compatible controller: Intel Corporation Alder Lake-N [UHD Graphics] (prog-if 00 [VGA controller]) Subsystem: Intel Corporation Alder Lake-N [UHD Graphics] snip
EDIT: toch nog even de bios instellingen gecheckt, zien er goed uit:
RC6 (Render Standby) staat inderdaad op Enabled
Maximum GT Frequency - Default
Disable Turbo GT Frequency - Disabled
Die laatste twee staan voor nu weer op default maar dat maakt dus geen verschil
1
| parm: enable_dc:Enable power-saving display C-states. (-1=auto [default]; 0=disable; 1=up to DC5; 2=up to DC6; 3=up to DC5 with DC3CO; 4=up to DC6 with DC3CO) (int) |
Misschien kan je deze i915 parameter forceren van -1 naar 4.
Maak een file aan:
nano /etc/modprobe.d/i915.conf
zet deze regel erin
options i915 enable_dc=4
opslaan en dan deze regel draaien:
update-initramfs -u -k all
Geen idee of het werkt, maar misschien een poging waard
Ik ben uitgekomen op het volgende lijstje:
# | Categorie | Product | Prijs | Subtotaal |
---|---|---|---|---|
1 | Processors | Intel Core i5-14600K Boxed | € 175,90 | € 175,90 |
1 | Moederborden | Gigabyte B760M D3HP | € 102,85 | € 102,85 |
1 | Behuizingen | Fractal Design Node 804 | € 98,- | € 98,- |
1 | Processorkoeling | Arctic Freezer 36 CO | € 32,59 | € 32,59 |
1 | Geheugen intern | Corsair Vengeance CMK32GX5M2A4800C40 | € 91,- | € 91,- |
1 | Voedingen | be quiet! Pure Power 13 M | 550W | € 79,86 | € 79,86 |
1 | Interne SSD's | Samsung 990 EVO Plus 2TB | € 121,67 | € 121,67 |
Totaal | € 701,87 |
Ben benieuwd naar eventuele andere ideeën/aanpassingen!
Prima leuk setje. Ik draai ongeveer hetzelfde maar dan met de DDR4 variant van het moederbord. Wel zelfde cpu, koeling, voeding. Met daarin 2x sata ssd en 2x nvme ssd.Delusion schreef op zondag 12 oktober 2025 @ 17:43:
Momenteel bezig met het samenstellen van mijn nieuwe homeserver. Daarop wil ik Proxmox draaien met o.a. HA, *Arr stack, Frigate, Jellyfin, Pihole, Immich.
Ik ben uitgekomen op het volgende lijstje:De behuizing en SSd heb ik al in bezit. Later zal er nog wel een uitbreiding zijn in extra HDD/SSD's.
# Categorie Product Prijs Subtotaal 1 Processors Intel Core i5-14600K Boxed € 175,90 € 175,90 1 Moederborden Gigabyte B760M D3HP € 102,85 € 102,85 1 Behuizingen Fractal Design Node 804 € 98,- € 98,- 1 Processorkoeling Arctic Freezer 36 CO € 32,59 € 32,59 1 Geheugen intern Corsair Vengeance CMK32GX5M2A4800C40 € 91,- € 91,- 1 Voedingen be quiet! Pure Power 13 M | 550W € 79,86 € 79,86 1 Interne SSD's Samsung 990 EVO Plus 2TB € 121,67 € 121,67 Totaal € 701,87
Ben benieuwd naar eventuele andere ideeën/aanpassingen!
Verbruik komt in idle uit op 13 watt.
Dat is met proxmox, Jellyfin, *arr, Immich, pihole, webservertje.
Mogelijk dat frigate en HA wat meer verbruik geven.
Ik moest, vanwege een andere reden, mijn NAS opnieuw installeren en ik dacht, even kijken hoe powertop eruit ziet met de standaard kernel ipv proxmox.
En zowaar, GPU RC6 100%
EDIT: te vroeg gejuicht, na het installeren van alle updates is RC6 naar 0% gegaan
[ Voor 15% gewijzigd door spoor12b op 12-10-2025 19:07 ]
spoor12b
- Mars Warrior
- Registratie: Oktober 2003
- Laatst online: 11:29
Earth, the final frontier
- Mini-box picoPSU
- ASRock DeskMini
- Computer accessoires
- Mini-box
- Kontron
- Leicke
- Fujitsu
- FSP
- Mini-box picoPSU 90
- Fujitsu D3642-B
- Leicke ULL Power Supply 120 W
- Fujitsu D3644-B
- Mini-box picoPSU 80 + 60W Adapter Power Kit
- Fujitsu D3643-H
- ASRock DeskMini 310
- Kontron K3842-Q
- Kontron K3843-B
- FSP FSP096-AHAN3
- Mini-box PicoPSU-90 + 84W (Fortron) Adapter Power Kit
- Barebones
- ASRock
:strip_icc():strip_exif()/u/94045/crop66c1b4250e8a2_cropped.jpg?f=community)
Aha. Ik heb geen firewall, alles komt direct vanaf het KPN modem via een Port forward mijn server binnen.Mirabis schreef op zondag 12 oktober 2025 @ 11:12:
[...]
Je kunt crowsec bouncer ook op je firewall draaien of de regels daar automatisch laten importeren. Zo laat ik mijn unifi gateway het verkeer al blokkeren obv sync. Heb het ook aan cloudflare gekoppeld dus dan kost het mij niks tenzij ze mijn origin ip benaderen.
Voorheen laadde ik elke dag een threat list die via een script alles in IP tables gooide en klaar. Fail2ban deed dan de rest. Eigenlijk deels wat AppSec doet.
Sinds ik CrowdSec echt heb geactiveerd afgelopen vrijdag heb ik ook geen alerts meer. Laat staan decisions
Er zijn ook nog plug-ins die landen kunnen blokkeren en on-demand containers kunnen starten en stoppen. Dat was ook een reden om Traefik te gaan gebruiken. Of dat lekker werkt en het verbruik nog iets kan verminderen is afwachten.
Material 3 Thema's voor HA | Swiss Army Knife custom card voor HA | AmoebeLabs
1
2
3
4
5
6
| kernel: i915 0000:00:02.0: [drm] *ERROR* GT0: Failed to initialize GPU, declaring it wedged! kernel: i915 0000:00:02.0: [drm] *ERROR* GT0: Enabling uc failed (-5) kernel: i915 0000:00:02.0: [drm] *ERROR* GT0: GuC initialization failed -ENOENT kernel: i915 0000:00:02.0: [drm] *ERROR* GT0: GuC firmware i915/tgl_guc_70.bin: fetch failed -ENOENT kernel: i915 0000:00:02.0: Direct firmware load for i915/adlp_dmc_ver2_16.bin failed with error -2 kernel: i915 0000:00:02.0: Direct firmware load for i915/adlp_dmc.bin failed with error -2 |
spoor12b
- mrmrmr
- Registratie: April 2007
- Niet online
- Mini-box picoPSU
- ASRock DeskMini
- Computer accessoires
- Barebones
- Fujitsu
- Kontron
- Leicke
- Mini-box
- Fujitsu D3643-H
- Leicke ULL Power Supply 120 W
- Fujitsu D3644-B
- Fujitsu D3642-B
- Mini-box picoPSU 90
- Mini-box picoPSU 80 + 60W Adapter Power Kit
- ASRock DeskMini 310
- FSP
- Kontron K3843-B
- Kontron K3842-Q
- FSP FSP096-AHAN3
- Mini-box PicoPSU-90 + 84W (Fortron) Adapter Power Kit
- Voedingen
- ASRock
- Moederborden
/u/216161/crop5daf72732a011.png?f=community)
3 mogelijke oorzaken zijn:
1. Hardware en verbindingen (pinnen, printkaart)
2. BIOS instellingen
3. Besturingsysteem, kernel.
1. Het is een Odroid neem ik aan? Die heeft misschien een vastgesoldeerde processor. Dat kun je niet zelf herstellen als je geen reparatiespecialist bent met reballing ervaring.
2. Kijk eens of het oplost met deze instellingen op enabled of disabled: Re-Size BAR Support en Above 4G Decoding.
3. Je kan een bug opzoeken en/of aanmelden bij de distributie. Deze foutmelding komt wel vaker voor. Voor zo'n aanmelding moet je wel handmatig de juiste gegevens bij elkaar copy & pasten. Ik zou in ieder geval alle drm en vga uit dmesg overnemen, samen met de kernelversieregels. Daarnaast zou ik de sectie van de VGA uit sudo lspci -vvv overnemen. Daarin staat de foutmelding die je nu hebt.
https://dietpi.com/forum/t/kernel-errors-trixie/24081
https://github.com/intel/ipex-llm/issues/12122
Je kan een oudere kernel die hoort bij de distributie toepassen waar het probleem niet in zit. Of misschien een nieuwere waarin het probleem is opgelost.
Je gaf aan dat het na een nieuwe installatie wel werkt. Je zou dan eigenlijk de output van lspci-vvv en dmesg moeten opslaan in een tekst file. Dan alle updates draaien en weer deze commando’s draaien. Misschien dat er verschillen ontstaan wat het zoeken makkelijker maakt.spoor12b schreef op maandag 13 oktober 2025 @ 09:44:
Ik zie een aantal GPU gerelateerde foutmeldingen in de logs dus heb ik deze op het OMV forum gepost.
code:
1 2 3 4 5 6 kernel: i915 0000:00:02.0: [drm] *ERROR* GT0: Failed to initialize GPU, declaring it wedged! kernel: i915 0000:00:02.0: [drm] *ERROR* GT0: Enabling uc failed (-5) kernel: i915 0000:00:02.0: [drm] *ERROR* GT0: GuC initialization failed -ENOENT kernel: i915 0000:00:02.0: [drm] *ERROR* GT0: GuC firmware i915/tgl_guc_70.bin: fetch failed -ENOENT kernel: i915 0000:00:02.0: Direct firmware load for i915/adlp_dmc_ver2_16.bin failed with error -2 kernel: i915 0000:00:02.0: Direct firmware load for i915/adlp_dmc.bin failed with error -2
Blijkbaar mislukt het laden van (een aantal) firmware bestanden, heb je dus de eventuele firmware packages geïnstalleerd? Alhoewel ik meen dat die bij Proxmox in het kernel package in zaten gebakken (bij Debian moet je ze wel los installeren én staan ze in een "extra" repo die je zelf moet enablen (non-free-firmware uit mijn hoofd, dus niet in main / contrib).spoor12b schreef op maandag 13 oktober 2025 @ 09:44:
Ik zie een aantal GPU gerelateerde foutmeldingen in de logs dus heb ik deze op het OMV forum gepost.
code:
1 2 3 4 5 6 kernel: i915 0000:00:02.0: [drm] *ERROR* GT0: Failed to initialize GPU, declaring it wedged! kernel: i915 0000:00:02.0: [drm] *ERROR* GT0: Enabling uc failed (-5) kernel: i915 0000:00:02.0: [drm] *ERROR* GT0: GuC initialization failed -ENOENT kernel: i915 0000:00:02.0: [drm] *ERROR* GT0: GuC firmware i915/tgl_guc_70.bin: fetch failed -ENOENT kernel: i915 0000:00:02.0: Direct firmware load for i915/adlp_dmc_ver2_16.bin failed with error -2 kernel: i915 0000:00:02.0: Direct firmware load for i915/adlp_dmc.bin failed with error -2
En het kan natuurlijk ook dat de exact juiste firmware behorende tot de kernel versie ontbreekt maar je wellicht wel (foutief) een oude versie van de "juiste" firmware heb (de tgl staat dan voor een Tiger Lake CPU / igpu neem ik aan, de exacte bekenis van guc weet ik niet meer, en de 70 zal de versie zijn. Wellicht heb je dus wel een tgl_guc_69.bin bv. Daar heb je dan niks aan, behalve een indicatie dat je, zeer waarschijnlijk vanuit de distro, een oude versie krijgt aangeleverd).
Ik weet inmiddels dat het wel werkt met Debian GNU/Linux, with Linux 6.1.0-28-amd64. Dit is de kernel die je bij een nieuwe installatie. Daarna volgen de updates en ga je naar versie Debian GNU/Linux, with Linux 6.12.43+deb12-amd64 en dan werkt het niet meer. Dus volgens mij kan ik hier weinig aan verhelpen dan contact zoeken met OMV.Mich schreef op maandag 13 oktober 2025 @ 10:29:
[...]
Je gaf aan dat het na een nieuwe installatie wel werkt. Je zou dan eigenlijk de output van lspci-vvv en dmesg moeten opslaan in een tekst file. Dan alle updates draaien en weer deze commando’s draaien. Misschien dat er verschillen ontstaan wat het zoeken makkelijker maakt.
Maar wellicht kan ik hier beter, zoals @mrmrmr schreef contact over opnemen met de kernel devs. Ik wacht nu nog even een eventuele reactie op het forum af.
Jammer dat mijn vorige workaround, de meer recente proxmox kernel installeren ook niet meer werkt. Daar is dus ook een update geweest waardoor het niet meer werkt.
spoor12b