Niet gek opkijken als met het koudere weer je opgenomen vermogen ook weer omhoog gaat he. Probeer te streven naar een zo laag mogelijke stooklijn waarbij de hut warm blijft. En vloerverwarming is traag dus geef die stooklijnsetting ook steeds een dag of twee de tijd.
2 volwassenen en 2 kinderen hier. 190l is voldoende en ik verwarm het WW maar één keer per dag (om 14u). Geen bad.iRbn schreef op donderdag 4 januari 2024 @ 20:56:
Wat is jullie ervaring met het volume van de Vaillant unitower SWW boiler? (190 liter). Ik vind in dit topic iig geen slechte ervaringen.
Wij staan momenteel voor de keuze en ik vraag me af of dat een voldoende groot volume is... Uiteindelijk zal ons gezin 2 volwassenen en 2 kinderen zijn. Meestal nemen we een douche en sporadisch een bad...
Mag nog wel wat kouder en dus drogere lucht,
HIer alweer 8 defrosts vanaf gister middag, Aanvoer temperatuur 'maar' 23 graden. De woning blijft tot nu toe nog op 18 graden, ben benieuwd... zal bij nog wat (langer) kouder wel meer nodig hebben natuurlijk.
HIer alweer 8 defrosts vanaf gister middag, Aanvoer temperatuur 'maar' 23 graden. De woning blijft tot nu toe nog op 18 graden, ben benieuwd... zal bij nog wat (langer) kouder wel meer nodig hebben natuurlijk.
WP Vaillant VWL75/6 A 230V | Boiler VIH RW 300/3 MR | 27 x 405 ZZO= 10.935 op Solar Edge 9 kW 3 fasen omvormer | Vent: Zehnder Q600 ERV - Homewizard producten zijn niet aan te raden
Hier 2 volwassenen, waarvan er 1 graag een lange hete douches neemtiRbn schreef op donderdag 4 januari 2024 @ 20:56:
Wat is jullie ervaring met het volume van de Vaillant unitower SWW boiler? (190 liter). Ik vind in dit topic iig geen slechte ervaringen.
Wij staan momenteel voor de keuze en ik vraag me af of dat een voldoende groot volume is... Uiteindelijk zal ons gezin 2 volwassenen en 2 kinderen zijn. Meestal nemen we een douche en sporadisch een bad...
Elke dag maakt hij SWW, midden op de dag (met het idee dat hij dan stroom van de PV pakt, gaat alleen in de winter niet echt op) van 43 graden, op zich volstaat dat prima, maar wat soms wel een dingetje is is dat als er dan in de avond een hete douche genomen is, het water de ochtend er na een beetje koud is (37 graden). Doordat er vooral in de winter behoorlijk koud water de boiler binnen komt, wat zich dan gaat vermengen gedurende de nacht met het warme water bovenin.
Met 4 personen zal er wellicht een 2e run in de avond nodig zijn, of een hoger ingestelde temperatuur.
Anders kom je op een groter vat, maar dat neemt meer ruimte in, een Legionella run duurt nog langer (zeker in de winter een dingetje) en is in aanschaf duurder, al bespaar je weer iets qua energie als je meer voorraad met een lagere temperatuur hebt. (Factor Warmteverlies en COP)
Binnenkort, waarschijnlijk volgende week, wordt hier een warmtepomp geplaatst.
Met de volgende 'regelunits':
Nu vraag ik mij af hoe hierbij een thermostaat wordt aangesloten? Is dat altijd bedraad?
Ik heb namelijk nu een Tado draadloze thermostaat in de woonkamer hangen.
En wat doet precies welk unit? De VR 921 en de VRC 720?
Met de volgende 'regelunits':
bij een Vaillant aroTHERM plus warmtepomp VWL 75/6 A 230V.Vaillant communicatie / internet gateway VR 921
Vaillant sensoCOMFORT VRC 720
Vaillant warmtepompbesturingsmodule VWZ AI voor aroTHERM plus
Nu vraag ik mij af hoe hierbij een thermostaat wordt aangesloten? Is dat altijd bedraad?
Ik heb namelijk nu een Tado draadloze thermostaat in de woonkamer hangen.
En wat doet precies welk unit? De VR 921 en de VRC 720?
Ik zou me hier niet te druk om maken: met zoveel vloerverwarming, heb je een behoorlijke buffer in de vorm van beton. Voordat de vloer opwarmt en afkoelt, ben je wel de nodige kWh-en verder. Dus de warmtepomp kan prima een uur of langer draaien.Manchu schreef op donderdag 4 januari 2024 @ 17:30:
Ik heb een aantal vragen ivm een Arotherm split VWL 55/5 (en ook wel algemeen ...)
Korte situatieschetsWij hebben vooral schrik dat we veel pendel gedrag gaan hebben.
- OB - +- 230m2
- 162m2 VVW
- Benodigd kwh/m2 volgens EPB: 23
- Detail warmteverliesberekening komt op een 3700 bij -8 voor de te verwarmen oppervlaktes met de L/W warmtepomp.
Ter indicatie: om 161 m2 x 10 cm beton (bijna 40 ton!) met 5 graden op te warmen, heb je 43 kWh nodig.
[ Voor 5% gewijzigd door marcop23 op 05-01-2024 12:53 ]
Wij hebben een 10kW 105/6 staan. Beneden verwarmen we met 7 groepen h.o.h. 10cm met een gemiddelde lengte van 65-70 meter en 16mm buis. Boven verwarmen we met 17 groepen h.o.h. 7 cm (Warp Systems) met een gemiddelde lengte van 40 meter en 10mm buis. Op de verdeler boven kan ik zien dat het warmteverschil tussen aanvoer retour (Delta T?) ongeveer 3 graden is. Op de verdeler beneden hebben we dit niet zitten.
We merken dat de vloer boven echt heel erg aangenaam warm wordt. Beneden merken we dat het wat tegenvalt. Dat was toen we een gasketel hadden een stuk aangenamer. Heeft iemand een idee of daar wat aan te doen is? We zouden het graag andersom zien, boven iets koeler en beneden iets aangenamer
De flow op de pomp geeft overigens 1,0m3/h aan en de stooklijn is 0,3.
We merken dat de vloer boven echt heel erg aangenaam warm wordt. Beneden merken we dat het wat tegenvalt. Dat was toen we een gasketel hadden een stuk aangenamer. Heeft iemand een idee of daar wat aan te doen is? We zouden het graag andersom zien, boven iets koeler en beneden iets aangenamer
De flow op de pomp geeft overigens 1,0m3/h aan en de stooklijn is 0,3.
[ Voor 4% gewijzigd door ervh op 05-01-2024 13:01 ]
All Electric met Vaillant 105/6 & 300L boiler | 10.700wP | Skoda Enyaq & Fiat 500E | WARP vvw | Homewizard | Zonneplan Nexus 20 kWh
Een korte vraag, ik heb sinds deze week de type 21 radiatoren vervangen voor Jaga Strada's en ben daarom weer opnieuw aan het afstellen geslagen. Iets wat ik niet kan verklaren is het volgende:
De WP slaat ondanks de instelling Binnencompensatie "Actief" regelmatig af. Naar wat ik begreep is er bij de instelling "Actief" geen afschakelen meer bij het bereiken van de doeltemperatuur van de thermostaat.
Wat zijn andere omstandigheden waardoor de WP bij Actief uitschakelt?
- Defrosts (niet aan de hand)
- Stooklijn zorgt voor een TA die lager ligt dan de minimaal ingestelde aanvoertemperatuur (klopt dit, of maakt de WP water van bijvoorbeeld 30 graden, ook als er 28 graden gevraagd wordt?)
- Energie integraal nadert 0 (ik zou verwachten dat bij actief dit niet meegenomen wordt)
Bedankt alvast!
De WP slaat ondanks de instelling Binnencompensatie "Actief" regelmatig af. Naar wat ik begreep is er bij de instelling "Actief" geen afschakelen meer bij het bereiken van de doeltemperatuur van de thermostaat.
Wat zijn andere omstandigheden waardoor de WP bij Actief uitschakelt?
- Defrosts (niet aan de hand)
- Stooklijn zorgt voor een TA die lager ligt dan de minimaal ingestelde aanvoertemperatuur (klopt dit, of maakt de WP water van bijvoorbeeld 30 graden, ook als er 28 graden gevraagd wordt?)
- Energie integraal nadert 0 (ik zou verwachten dat bij actief dit niet meegenomen wordt)
Bedankt alvast!
Kun je de groepen beneden niet wat meer open zetten? Dan krijgen die meer flow en dus meer warmte en boven iets minder zodat het meer in balans is?ervh schreef op vrijdag 5 januari 2024 @ 12:59:
Wij hebben een 10kW 105/6 staan. Beneden verwarmen we met 7 groepen h.o.h. 10cm met een gemiddelde lengte van 65-70 meter en 16mm buis. Boven verwarmen we met 17 groepen h.o.h. 7 cm (Warp Systems) met een gemiddelde lengte van 40 meter en 10mm buis. Op de verdeler boven kan ik zien dat het warmteverschil tussen aanvoer retour (Delta T?) ongeveer 3 graden is. Op de verdeler beneden hebben we dit niet zitten.
We merken dat de vloer boven echt heel erg aangenaam warm wordt. Beneden merken we dat het wat tegenvalt. Dat was toen we een gasketel hadden een stuk aangenamer. Heeft iemand een idee of daar wat aan te doen is? We zouden het graag andersom zien, boven iets koeler en beneden iets aangenamer
De flow op de pomp geeft overigens 1,0m3/h aan en de stooklijn is 0,3.
Mocht beneden al volledig openstaan dan kun je de groepen boven een beetje knijpen.
WP Vaillant VWL75/6 A 230V | Boiler VIH RW 300/3 MR | 27 x 405 ZZO= 10.935 op Solar Edge 9 kW 3 fasen omvormer | Vent: Zehnder Q600 ERV - Homewizard producten zijn niet aan te raden
Daar ben ik inderdaad mee begonnen. Merk dat er beneden weinig gebeurt met de flow. Boven heb ik de groepen nu op 0,5 gezet, of zou je adviseren ze nog verder dicht te zetten? (of is dit meer een gevan van trial and error en moet ik zelf de ideale waarde ontdekken?)
All Electric met Vaillant 105/6 & 300L boiler | 10.700wP | Skoda Enyaq & Fiat 500E | WARP vvw | Homewizard | Zonneplan Nexus 20 kWh
Bedoel je met 0,5 het aantal liters per minuut? Want 1000L/h = 16,7 L/min. En 17 x 0,5 = 8,5 L/min. De vloerverwarming boven krijgt nu dus iets meer dan de helft van de flow. Als dat resulteert in te veel warmte, zou ik inderdaad zorgen dat de flow nog iets later wordt. Bijvoorbeeld 1/3e van de totale flow, dus dat is iets meer dan 0,3 L/min per groep.ervh schreef op vrijdag 5 januari 2024 @ 13:06:
Daar ben ik inderdaad mee begonnen. Merk dat er beneden weinig gebeurt met de flow. Boven heb ik de groepen nu op 0,5 gezet, of zou je adviseren ze nog verder dicht te zetten? (of is dit meer een gevan van trial and error en moet ik zelf de ideale waarde ontdekken?)
Ik bedoel wat er op de flowmeters staat. Ik neem aan dat dit L/min is? Dank, ik zal het eens gaan uitproberen.
Misschien een noob vraag, maar ik draai nu op de verdeler gewoon aan de "knoppen" die op de retour zitten. Of is het de bedoeling dat ik aan de buisjes draai die op de aanvoer zitten?
Misschien een noob vraag, maar ik draai nu op de verdeler gewoon aan de "knoppen" die op de retour zitten. Of is het de bedoeling dat ik aan de buisjes draai die op de aanvoer zitten?
All Electric met Vaillant 105/6 & 300L boiler | 10.700wP | Skoda Enyaq & Fiat 500E | WARP vvw | Homewizard | Zonneplan Nexus 20 kWh
Probeer het eens met de buisjeservh schreef op vrijdag 5 januari 2024 @ 13:44:
Ik bedoel wat er op de flowmeters staat. Ik neem aan dat dit L/min is? Dank, ik zal het eens gaan uitproberen.
Misschien een noob vraag, maar ik draai nu op de verdeler gewoon aan de "knoppen" die op de retour zitten. Of is het de bedoeling dat ik aan de buisjes draai die op de aanvoer zitten?
@ApC_IcE
Misschien de eco stand, ik weet niet wat die precies doet. Zou kunnen.
Je kunt ook een werkprogramma instellen die de thermostaat om 11:00 een half of heel graadje hoger zet.
Je zou ook een weekprogramma voor tapwater instellen bijvoorbeeld tussen 12:00 en 16:00.
@Kiwi_Kevin goed bezig. Was het op de bovenverdiepingen toch een beetje fris?
Kan het zijn dat de warmtepomp bij de temperatuur van afgelopen week op het laagste vermogen een significant hogere aanvoertemperatuur haalt dan volgens de stooklijn moet? Dan kan het alleen lager door te pendelen.
Ik neem aan dat het pendelen sinds vandaag (iets kouder buiten) wel zo’n beetje over is?
Doe je nog een half graadje middagverhoging?
Misschien de eco stand, ik weet niet wat die precies doet. Zou kunnen.
Je kunt ook een werkprogramma instellen die de thermostaat om 11:00 een half of heel graadje hoger zet.
Je zou ook een weekprogramma voor tapwater instellen bijvoorbeeld tussen 12:00 en 16:00.
@Kiwi_Kevin goed bezig. Was het op de bovenverdiepingen toch een beetje fris?
Kan het zijn dat de warmtepomp bij de temperatuur van afgelopen week op het laagste vermogen een significant hogere aanvoertemperatuur haalt dan volgens de stooklijn moet? Dan kan het alleen lager door te pendelen.
Ik neem aan dat het pendelen sinds vandaag (iets kouder buiten) wel zo’n beetje over is?
Doe je nog een half graadje middagverhoging?
Nooit langdurig een lagere aanvoer gezien dan het ingestelde minimum. Vreemd.- Stooklijn zorgt voor een TA die lager ligt dan de minimaal ingestelde aanvoertemperatuur (klopt dit, of maakt de WP water van bijvoorbeeld 30 graden, ook als er 28 graden gevraagd wordt?)
[ Voor 17% gewijzigd door busscherski op 05-01-2024 15:51 ]
7,945 kWp, Atlantic Explorer 3 270 coil, 5 kW Panasonic monobloc H serie, Tesla Model Y RWD (2024)
Zowel VR 921 als VRC 720 zijn met draden op ebus aangesloten.ahbart schreef op vrijdag 5 januari 2024 @ 11:44:
Binnenkort, waarschijnlijk volgende week, wordt hier een warmtepomp geplaatst.
Met de volgende 'regelunits':
[...]
bij een Vaillant aroTHERM plus warmtepomp VWL 75/6 A 230V.
Nu vraag ik mij af hoe hierbij een thermostaat wordt aangesloten? Is dat altijd bedraad?
Ik heb namelijk nu een Tado draadloze thermostaat in de woonkamer hangen.
En wat doet precies welk unit? De VR 921 en de VRC 720?
De VRC 720 is de kamerthermostaat en het scherm waarop je de meeste instellingen aanpast.
VR 921 is de internetmodule waarmee u de MyVaillant-app kunt gebruiken en alles wat u normaal gesproken met de VRC 720 kunt doen, met uw telefoon op afstand kunt doen.
De VRC 720 heeft een draadloze variant genaamd VRC 720f, wat handig kan zijn als je geen kabels van je binnenunit naar de woonkamer kunt trekken. Zie: https://www.vaillant.be/d...mfort-vrc720f-1813783.pdf
Ja met de kou in november werd het daar onder de 19 graden en omdat er overdag gewerkt wordt wilde ik daar wat meer afgifte realiseren.busscherski schreef op vrijdag 5 januari 2024 @ 15:47:
@Kiwi_Kevin goed bezig. Was het op de bovenverdiepingen toch een beetje fris?
Kan het zijn dat de warmtepomp bij de temperatuur van afgelopen week op het laagste vermogen een significant hogere aanvoertemperatuur haalt dan volgens de stooklijn moet? Dan kan het alleen lager door te pendelen.
Ik neem aan dat het pendelen sinds vandaag (iets kouder buiten) wel zo’n beetje over is?
Doe je nog een half graadje middagverhoging?
[...]
Nooit langdurig een lagere aanvoer gezien dan het ingestelde minimum. Vreemd.
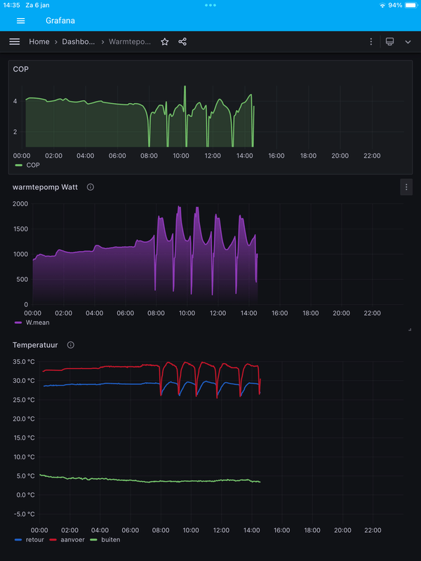
Ik ben weer terug op compensatie uitgebreid en hij maakt nu weer een lange run. Ik kan het pendelen bij actief dus niet verklaren omdat ik dacht dat de kou van gisteren voldoende zou zijn op minimaal vermogen om lang te draaien.
Dit is het effect nu van actief naar uitgebreid - waar je het effect bijna andersom zou verwachten:
:strip_exif()/f/image/lOR8Xborc4flOxQbXeNOk7vm.jpg?f=fotoalbum_large)
Ten slotte, de minimum aanvoer moet wel zo werken dat de wp pas aangaat als de stooklijn die minimum temperatuur bereikt, anders zou de pomp veel te vroeg aanslaan.
De warmtepomp gaat toch gewoon aan als de temperatuur te ver onder je setpoint zakt? De stooklijn bepaalt alleen de doeltemperatuur van de aanvoer, alleen als die berekening onder het minimum komt pakt hij het minimum.Kiwi_Kevin schreef op zaterdag 6 januari 2024 @ 07:57:
[...]
Ten slotte, de minimum aanvoer moet wel zo werken dat de wp pas aangaat als de stooklijn die minimum temperatuur bereikt, anders zou de pomp veel te vroeg aanslaan.
Ook bij binnentemp compensatie actief? Ik dacht dat daar puur naar de stooklijn gekeken werd en nog een eventuele verschuiving ten opzichte van de standaard 20 graden wenstemperatuur.Compuchip87 schreef op zaterdag 6 januari 2024 @ 08:22:
[...]
De warmtepomp gaat toch gewoon aan als de temperatuur te ver onder je setpoint zakt? De stooklijn bepaalt alleen de doeltemperatuur van de aanvoer, alleen als die berekening onder het minimum komt pakt hij het minimum.
Dus bijvoorbeeld: er is een minimum temperatuur ingesteld van 30 graden. Het is buiten 5 graden en daar hoort een TA bij van bijvoorbeeld 28 graden. Gaat de WP dan verwarmen met 30 graden water of gebeurt er juist niets omdat de minimum aanvoer niet gevraagd wordt?
Edit, ik haal denk ik nu de optie inactief erbij, zie dat actief wel rekening houdt met de ruimtetemperatuur:
[ Voor 23% gewijzigd door Kiwi_Kevin op 06-01-2024 08:58 ]
6 keer heel kort uit geweest. Als het gewoon aan was gebleven dan was je kamertemperatuur hetzelfde gebleven. Het lijkt erop dat bij jou Uitgebreid beter werkt dan Actief. Dat is bij de meesten zo.Kiwi_Kevin schreef op zaterdag 6 januari 2024 @ 07:57:
[...]
Ja met de kou in november werd het daar onder de 19 graden en omdat er overdag gewerkt wordt wilde ik daar wat meer afgifte realiseren.
Ik ben weer terug op compensatie uitgebreid en hij maakt nu weer een lange run. Ik kan het pendelen bij actief dus niet verklaren omdat ik dacht dat de kou van gisteren voldoende zou zijn op minimaal vermogen om lang te draaien.
Dit is het effect nu van actief naar uitgebreid - waar je het effect bijna andersom zou verwachten:
[Afbeelding]
Ten slotte, de minimum aanvoer moet wel zo werken dat de wp pas aangaat als de stooklijn die minimum temperatuur bereikt, anders zou de pomp veel te vroeg aanslaan.
Die 400 W opgenomen komt overeen met de data van Vaillant.
7,945 kWp, Atlantic Explorer 3 270 coil, 5 kW Panasonic monobloc H serie, Tesla Model Y RWD (2024)
Hoe zit dat eigenlijk met het SWW?
Heb je daar keuzemogelijkheden?
Stel dat je een boiler op 48 graden wil krijgen, gaat de Vaillant dan vollenbak met 55 graden te stoken dat bekomen of gaat ie dat in stapjes doen om de delta T zo laag mogelijk te houden in het proces?
Heb je daar keuzemogelijkheden?
Stel dat je een boiler op 48 graden wil krijgen, gaat de Vaillant dan vollenbak met 55 graden te stoken dat bekomen of gaat ie dat in stapjes doen om de delta T zo laag mogelijk te houden in het proces?
In stapjes. Alle warmtepompen doen het in stapjes.Manchu schreef op zaterdag 6 januari 2024 @ 11:17:
Hoe zit dat eigenlijk met het SWW?
Heb je daar keuzemogelijkheden?
Stel dat je een boiler op 48 graden wil krijgen, gaat de Vaillant dan vollenbak met 55 graden te stoken dat bekomen of gaat ie dat in stapjes doen om de delta T zo laag mogelijk te houden in het proces?
7,945 kWp, Atlantic Explorer 3 270 coil, 5 kW Panasonic monobloc H serie, Tesla Model Y RWD (2024)
Geen idee hoe je daarbij komt, maar mijn Mitsubishi doet het op een constante compressorfrequentie. Die zet de compressor (met mijn instellingen) gewoon op 50 Hz, net zolang tot setpoint SWW bereikt is.busscherski schreef op zaterdag 6 januari 2024 @ 11:22:
In stapjes. Alle warmtepompen doen het in stapjes.
Uitgezonderd nu het buiten onder de 4 graden is, dan doet ie precies hetzelfde op 56 Hz.
Geen stapjes dus.
WP: ME PUHZ-SW75YAA + ERSD-VM2D + EV-WP-TWS-1W 300; AC: ME MXZ-2F42VF + 2x MSZ-LN25VGV; PV: 14.08 kWp O/W + SMA STP 8.0; Vent: Zehnder Q600 ERV + Ubbink AirExcellent.
Je WP is qua vermogen helemaal niet in staat om gelijk vanaf het begin van de SWW-run de Ta op 55 graden te krijgen. Hij zal dus een bepaald vermogen leveren waardoor de Ta (en daarmee het SWW) langzaam in temperatuur toenemen.Manchu schreef op zaterdag 6 januari 2024 @ 11:17:
Hoe zit dat eigenlijk met het SWW?
Heb je daar keuzemogelijkheden?
Stel dat je een boiler op 48 graden wil krijgen, gaat de Vaillant dan vollenbak met 55 graden te stoken dat bekomen of gaat ie dat in stapjes doen om de delta T zo laag mogelijk te houden in het proces?
Als na een tijdje de gelaagdheid van het SWW-vat voldoende verstoord is, zul je zien dat de delta tussen je Ta en je SWW mooi constant blijft.
WP: ME PUHZ-SW75YAA + ERSD-VM2D + EV-WP-TWS-1W 300; AC: ME MXZ-2F42VF + 2x MSZ-LN25VGV; PV: 14.08 kWp O/W + SMA STP 8.0; Vent: Zehnder Q600 ERV + Ubbink AirExcellent.
Ja ik bedoel de temperatuur in stapjes.Andrehj schreef op zaterdag 6 januari 2024 @ 12:25:
[...]
Geen idee hoe je daarbij komt, maar mijn Mitsubishi doet het op een constante compressorfrequentie. Die zet de compressor (met mijn instellingen) gewoon op 50 Hz, net zolang tot setpoint SWW bereikt is.
Uitgezonderd nu het buiten onder de 4 graden is, dan doet ie precies hetzelfde op 56 Hz.
Geen stapjes dus.
7,945 kWp, Atlantic Explorer 3 270 coil, 5 kW Panasonic monobloc H serie, Tesla Model Y RWD (2024)
Die loopt niet in stapjes omhoog, maar gewoon continu. Hooguit zie je dat in stapjes in een grafiek, maar dat zal dan komen door de resolutie van de grafiek.busscherski schreef op zaterdag 6 januari 2024 @ 12:31:
Ja ik bedoel de temperatuur in stapjes.
WP: ME PUHZ-SW75YAA + ERSD-VM2D + EV-WP-TWS-1W 300; AC: ME MXZ-2F42VF + 2x MSZ-LN25VGV; PV: 14.08 kWp O/W + SMA STP 8.0; Vent: Zehnder Q600 ERV + Ubbink AirExcellent.
Ja geheel traploos dat weet ik. Iets anders is niet mogelijk.Andrehj schreef op zaterdag 6 januari 2024 @ 12:33:
[...]
Die loopt niet in stapjes omhoog, maar gewoon continu. Hooguit zie je dat in stapjes in een grafiek, maar dat zal dan komen door de resolutie van de grafiek.
Ik probeerde een kort antwoord te schrijven.
7,945 kWp, Atlantic Explorer 3 270 coil, 5 kW Panasonic monobloc H serie, Tesla Model Y RWD (2024)
OK, maar waarom schrijf je dan eerst in twee posts hierboven dat het in stapjes gaat?busscherski schreef op zaterdag 6 januari 2024 @ 12:39:
Ja geheel traploos dat weet ik. Iets anders is niet mogelijk.
WP: ME PUHZ-SW75YAA + ERSD-VM2D + EV-WP-TWS-1W 300; AC: ME MXZ-2F42VF + 2x MSZ-LN25VGV; PV: 14.08 kWp O/W + SMA STP 8.0; Vent: Zehnder Q600 ERV + Ubbink AirExcellent.
Andrehj schreef op zaterdag 6 januari 2024 @ 12:41:
[...]
OK, maar waarom schrijf je dan eerst in twee posts hierboven dat het in stapjes gaat?
Dat komt door de vraagstelling. Die gaf maar 2 opties. haha. Stapjes beantwoord zijn vraag denk ik, dicht genoeg bij hoe het precies zitgaat de Vaillant dan vollenbak met 55 graden te stoken dat bekomen of gaat ie dat in stapjes
[ Voor 4% gewijzigd door busscherski op 06-01-2024 12:43 ]
7,945 kWp, Atlantic Explorer 3 270 coil, 5 kW Panasonic monobloc H serie, Tesla Model Y RWD (2024)
Thanks, done en nu al wat merkbaar verschil.
Merk nog steeds wel dat ik de buisjes van de vvw beneden (voor mijn gevoel) maximaal open moet zetten en dat de flow niet boven de 1,5L/min komt, maar het is al wat aangenamer. Is die flow op de een of andere wijze nog verder te verhogen of gaat dat ten koste van efficiëntie?
Heel fijn tot op heden in elk geval!
All Electric met Vaillant 105/6 & 300L boiler | 10.700wP | Skoda Enyaq & Fiat 500E | WARP vvw | Homewizard | Zonneplan Nexus 20 kWh
Ok helder, hopen maar dat het met mijn ACV 300 liter zonneboiler goed komt(Smart ME 300 - vat in vat principe).
Geen spiraal dus, iets van een 1.5 m2 aan afgifteoppervlakte voor 126 liter.
Gaat nipt zijn voor 4 personen omdat we dan natuurlijk niet meer op vraag snel kunnen opwarmen zoals ik vandaag doe. Kortere douches .. check.
Geen spiraal dus, iets van een 1.5 m2 aan afgifteoppervlakte voor 126 liter.
Gaat nipt zijn voor 4 personen omdat we dan natuurlijk niet meer op vraag snel kunnen opwarmen zoals ik vandaag doe. Kortere douches .. check.
Hier is momenteel nog 6°C en geen defrosts. 6kWh verbruik voor vandaag een SSW heeft net gelopen
30x Jinko JKM380M-6RL3 (11.4kWp) 12x oost 90° - 18x west 270°, 45° incl. | Marstek Venus-E V2 + V3 | Vaillant Arotherm 75/5 | Zehnder ComfoAir Q450 | Tesla Model 3 Performance 2025
Dat klinkt een stuk vriendelijker qua verbruikBroodro0ster schreef op zaterdag 6 januari 2024 @ 15:31:
Hier is momenteel nog 6°C en geen defrosts. 6kWh verbruik voor vandaag een SSW heeft net gelopen
En wat die defrosts betreft ligt het er maar net aan waar ergens in NL de warmtepomp staat
Vaillant AroTHERM plus 55/6 hybride
Inderdaad.Vanaf gaat het hier ook beginnen afkoelen tot het vriespunt en dan voor de rest van de week gaat het hard vriezen. 4 dagen aan een -5 à -6°CMarco_Bu schreef op zaterdag 6 januari 2024 @ 15:35:
[...]
Dat klinkt een stuk vriendelijker qua verbruik![]()
En wat die defrosts betreft ligt het er maar net aan waar ergens in NL de warmtepomp staat
30x Jinko JKM380M-6RL3 (11.4kWp) 12x oost 90° - 18x west 270°, 45° incl. | Marstek Venus-E V2 + V3 | Vaillant Arotherm 75/5 | Zehnder ComfoAir Q450 | Tesla Model 3 Performance 2025
Dan is het bij jou een stuk warmer dan hier @Broodro0ster. Vanochtend om 8:45 was de temp namelijk al gezakt naar +1,2 en vanmiddag is de max buitentemperatuur met +1,9 graden nauwelijks hoger gekomen.
Oftewel: ook hier defrosts
Ik laat de WP nu weer continu draaien op Actief.
Oftewel: ook hier defrosts
Ik laat de WP nu weer continu draaien op Actief.
Geen defrosts hier in het midden des lands, en zet ‘m ook weer op actief. Komende tijd weer lekker cijfertjes bekijkenFranciesco schreef op zaterdag 6 januari 2024 @ 16:35:
Dan is het bij jou een stuk warmer dan hier @Broodro0ster. Vanochtend om 8:45 was de temp namelijk al gezakt naar +1,2 en vanmiddag is de max buitentemperatuur met +1,9 graden nauwelijks hoger gekomen.
Oftewel: ook hier defrosts
Ik laat de WP nu weer continu draaien op Actief.
Ik had afwezigheid in gesteld voor komende week ivm vakantie, alleen nu bedenk ik is dat wel handig met mogelijke vorst ? Of doet hij deforst in die modus ?
AMD 5950x || Asus VIII Dark Hero || G.Skill Trident Z Neo 2x16GB C16-16-16-36 || EVGA FTW3 3080 Ultra || 2x WD SN850 1TB || Corsair HX850i
De warmtepomp bevriest niet.Cyrus The Virus schreef op zaterdag 6 januari 2024 @ 18:51:
Ik had afwezigheid in gesteld voor komende week ivm vakantie, alleen nu bedenk ik is dat wel handig met mogelijke vorst ? Of doet hij deforst in die modus ?
Maar ik zou wel even in de gaten houden tot welke temperatuur de woning zakt. En met het huidige weer en een warmtepomp kun je denk ik rekenen op zo`n 2 a 3 graden kamertemperatuurstijging per 24 uur stoken.
Heb je overigens wel een elektrisch back-up element geinstalleerd (MEH97/6, MEH60 oid)? Zo nee zou ik de kamertemperatuur niet onder de 15 graden laten zakken.
7,945 kWp, Atlantic Explorer 3 270 coil, 5 kW Panasonic monobloc H serie, Tesla Model Y RWD (2024)
Hmmmm
Inmiddels na 36 uur testen op een Max aanvoer van 30 graden en een stooklijn van 0.35. Komende dagen maar eens testen. Nu staat de houtkachel aan. En kan je net niks
Inmiddels na 36 uur testen op een Max aanvoer van 30 graden en een stooklijn van 0.35. Komende dagen maar eens testen. Nu staat de houtkachel aan. En kan je net niks
7,945 kWp, Atlantic Explorer 3 270 coil, 5 kW Panasonic monobloc H serie, Tesla Model Y RWD (2024)
Niet helemaal de gestelde vraag, maar misschien bedoel je het volgende. Je kunt instellen welke temperatuur er door de spiraal gaat om SWW van een bepaalde temperatuur te maken, de zogenaamde ‘offset boilerlading’. Voorbeeld: je wenstemperatuur voor SWW is 48, offset is 5, dan gaat er (CV)water van 53 door de spiraal om het tapwater te verwarmen. Maak je de offset groter, dan warmt het SWW sneller op, maar met een lager rendement. Offset lager vice versa.Manchu schreef op zaterdag 6 januari 2024 @ 11:17:
Hoe zit dat eigenlijk met het SWW?
Heb je daar keuzemogelijkheden?
Stel dat je een boiler op 48 graden wil krijgen, gaat de Vaillant dan vollenbak met 55 graden te stoken dat bekomen of gaat ie dat in stapjes doen om de delta T zo laag mogelijk te houden in het proces?
Overigens hebben anderen volgens mij eerder vastgesteld dat het bij het verwarmen naar hoge temperatuur niet het meest efficiënt is om dat op de laagst mogelijke modulatie te doen, maar dat volle bak juist gunstig is. Misschien kunnen anderen zich dat beter herinneren en corrigeren / aanvullen.
Vanmorgen mijn eerste defrost meegemaakt.
Op het HomeWizard schermpje zag ik het vermogen van 11:00 tot 11:20 van 600W naar 1200W gaan.
Vervolgens ineens weer naar 500W en toen ben ik uit het doucheraam gaan hangen.
De 2 minuten voordat ik begin te filmen merk je eigenlijk niets.
Vanaf 1:30 begint het dooiwater te stromen.
Vanaf 2:40 begint hij te dampen.
Op het HomeWizard schermpje zag ik het vermogen van 11:00 tot 11:20 van 600W naar 1200W gaan.
Vervolgens ineens weer naar 500W en toen ben ik uit het doucheraam gaan hangen.
De 2 minuten voordat ik begin te filmen merk je eigenlijk niets.
Vanaf 1:30 begint het dooiwater te stromen.
Vanaf 2:40 begint hij te dampen.
[ Voor 15% gewijzigd door l3p op 07-01-2024 18:45 ]
Dat is wel een hele simpele.l3p schreef op zondag 7 januari 2024 @ 14:13:
Vanmorgen mijn eerste defrost meegemaakt.
Op het HomeWizard schermpje zag ik het vermogen van 11:00 tot 11:20 van 600W naar 1200W gaan.
Vervolgens ineens weer naar 500W en toen ben ik uit het doucheraam gaan hangen.![]()
De 2 minuten voordat ik begin te filmen merk je eigenlijk niets.
Vanaf 1:30 begint het dooiwater te stromen.
Vanaf 2:40 begint hij te dampen.
[YouTube: Vaillant 55/6 defrost]
[Afbeelding]
Ik zal eens kijken of ik het filmpje nog kan vinden van de dampwolk die ik hier had.
Een defrost in het donker met een camera met IR straler ziet er dramatischer uit dan wat je met je eigen ogen kunt zien.ApC_IcE schreef op zondag 7 januari 2024 @ 22:43:
[...]
Dat is wel een hele simpele.
Ik zal eens kijken of ik het filmpje nog kan vinden van de dampwolk die ik hier had.
7,945 kWp, Atlantic Explorer 3 270 coil, 5 kW Panasonic monobloc H serie, Tesla Model Y RWD (2024)
Ik vroeg mij af of iemand hier ervaring heeft met de VRC921 (SensoNet).
Zojuist eindelijk even het e.a. aangepast, sensoren geplaatst in het buffervat, vrc70 er aan, circulatiepomp op de vrc 70 en wat kabels wat netter gemaakt.
Echter krijg ik er bij de VRC 921 geen leven in.
Ebus, stroom en netwerkkabel aangesloten.
Dit hangt naast een Arotherm mono (7kw) (S2), VWZ MEH97 (S2), vrc720s en dan nu de VRC70.
Ook even geprobeerd zonder de vrc70, maar geen resultaat.
Volgens de handleiding zou je eerst alles aan moeten zetten, en daarna de stekker van sensonet er in. Kort op de knop drukken bij de aansluitingen, en dan zou het lampje moeten gaan branden.
Echter gaat het lampje gewoon met geen mogelijkheid aan.
Stopcontact werkt.
Ik vermoed eigenlijk dat de voeding of het apparaat zelf kapot is, maar wellicht zie ik iets over het hoofd. Iemand misschien een idee voordat ik een garantie aanvraag doe?
Zojuist eindelijk even het e.a. aangepast, sensoren geplaatst in het buffervat, vrc70 er aan, circulatiepomp op de vrc 70 en wat kabels wat netter gemaakt.
Echter krijg ik er bij de VRC 921 geen leven in.
Ebus, stroom en netwerkkabel aangesloten.
Dit hangt naast een Arotherm mono (7kw) (S2), VWZ MEH97 (S2), vrc720s en dan nu de VRC70.
Ook even geprobeerd zonder de vrc70, maar geen resultaat.
Volgens de handleiding zou je eerst alles aan moeten zetten, en daarna de stekker van sensonet er in. Kort op de knop drukken bij de aansluitingen, en dan zou het lampje moeten gaan branden.
Echter gaat het lampje gewoon met geen mogelijkheid aan.
Stopcontact werkt.
Ik vermoed eigenlijk dat de voeding of het apparaat zelf kapot is, maar wellicht zie ik iets over het hoofd. Iemand misschien een idee voordat ik een garantie aanvraag doe?
@RubenZuid heb ik ook een keer gehad
Je zou hem nog even ergens een uurtje aan een LAN kabel en stroom kunnen zetten maar waarschijnlijk moet ie retour
Je zou hem nog even ergens een uurtje aan een LAN kabel en stroom kunnen zetten maar waarschijnlijk moet ie retour
7,945 kWp, Atlantic Explorer 3 270 coil, 5 kW Panasonic monobloc H serie, Tesla Model Y RWD (2024)
Ik heb een 2 tal defrosts op de beveiligingscamera gezien waarbij er een echte wolk af kwam. overdag zonder IR. Die natuurlijk net buiten de 15 dagen geleden zijn dus niet te vinden.busscherski schreef op zondag 7 januari 2024 @ 23:05:
[...]
Een defrost in het donker met een camera met IR straler ziet er dramatischer uit dan wat je met je eigen ogen kunt zien.
overigens stooklijn op 0.3 en max aanvoer temp op 30, nachtmodus op eco resulteert in 19,5 graden hier binnen (wens is 21) dus wat is dan de eerste stap? max aanvoer naar 35? of eerder stooklijn naar 0,4?
of allebei?
[ Voor 29% gewijzigd door ApC_IcE op 08-01-2024 07:33 ]
Ik zou eerst de max aanvoer aanpassen, anders weet je niet of dat een beperkende factor is met 0.3. En als je aan de knoppen draait, eentje tegelijkApC_IcE schreef op maandag 8 januari 2024 @ 07:30:
[...]
Ik heb een 2 tal defrosts op de beveiligingscamera gezien waarbij er een echte wolk af kwam. overdag zonder IR. Die natuurlijk net buiten de 15 dagen geleden zijn dus niet te vinden.![]()
overigens stooklijn op 0.3 en max aanvoer temp op 30, nachtmodus op eco resulteert in 19,5 graden hier binnen (wens is 21) dus wat is dan de eerste stap? max aanvoer naar 35? of eerder stooklijn naar 0,4?
of allebei?
Ik snap je punt,Kiwi_Kevin schreef op maandag 8 januari 2024 @ 07:40:
[...]
Ik zou eerst de max aanvoer aanpassen, anders weet je niet of dat een beperkende factor is met 0.3. En als je aan de knoppen draait, eentje tegelijk
Maar met 2 dames in huis is er halve paniek als het 1,5 graad kouder is dan normaal
Goed excuus om een appeltaart te bakken vandaagApC_IcE schreef op maandag 8 januari 2024 @ 07:45:
[...]
Ik snap je punt,
Maar met 2 dames in huis is er halve paniek als het 1,5 graad kouder is dan normaal
Ik zou beginnen met de max aanvoer aanpassen omdat je dat kunt vergelijken met een snelheidsbegrenzer in een auto. De stooklijn verhogen is te vergelijken met het gaspedaal intrappen.
Als je dus de max aanvoer niet verhoogt dan gaat het binnen niet warmer worden. Ik draai 0.3 en TA vraag is nu 32.5. Wel heb ik de thermostaat hoger staan, dus afhankelijk van wat jouw wenstemperatuur en buitentemperatuur is, heb je dus waarschijnlijk ook iets boven de 30 nodig?
Ps. Je kan overigens wel allebei doen, maar dan moet je accepteren dat je langer uit moet zoeken wat het effect is geweest. Je kunt kiezen voor beiden omdat comfort herstellen belangrijker is dan de WP zo zuinig mogelijk te laten draaien. Alternatief kun je ook de wenstemperatuur verhogen wat voor een verschuiving van de stooklijn zorgt, dan kun je dus met 0.3 toch hogere TA forceren.
[ Voor 22% gewijzigd door Kiwi_Kevin op 08-01-2024 08:04 ]
Thanx. Waardevolle info allemaal.Kiwi_Kevin schreef op maandag 8 januari 2024 @ 08:00:
[...]
Goed excuus om een appeltaart te bakken vandaag![]()
Ik zou beginnen met de max aanvoer aanpassen omdat je dat kunt vergelijken met een snelheidsbegrenzer in een auto. De stooklijn verhogen is te vergelijken met het gaspedaal intrappen.
Als je dus de max aanvoer niet verhoogt dan gaat het binnen niet warmer worden. Ik draai 0.3 en TA vraag is nu 32.5. Wel heb ik de thermostaat hoger staan, dus afhankelijk van wat jouw wenstemperatuur en buitentemperatuur is, heb je dus waarschijnlijk ook iets boven de 30 nodig?
Ps. Je kan overigens wel allebei doen, maar dan moet je accepteren dat je langer uit moet zoeken wat het effect is geweest. Je kunt kiezen voor beiden omdat comfort herstellen belangrijker is dan de WP zo zuinig mogelijk te laten draaien. Alternatief kun je ook de wenstemperatuur verhogen wat voor een verschuiving van de stooklijn zorgt, dan kun je dus met 0.3 toch hogere TA forceren.
Ik heb de stooklijn op 30 laten staan en aanvoer even op 37.
Nachtmodus op Eco wel of niet aan te raden?
Ik las hier dat sommigen hem met deze temperaturen op actief zetten. Wat wordt hiermee bedoeld? Op welke stand staat hij normaliter dan?
All Electric met Vaillant 105/6 & 300L boiler | 10.700wP | Skoda Enyaq & Fiat 500E | WARP vvw | Homewizard | Zonneplan Nexus 20 kWh
Goede morgen.
Alles doet gewoon zn werk; 75/6 en MEH, maar ik vind dat de leiding van WP naar MEH erg vibreert/trilt. Dit is op zich geen probleem, denk ik. Alleen zitten die leidingen aan de muur bevestigd en daardoor hoor je op sommige vermogens niks en gaat het goed. Maar redelijk vaak hoor ik dan ook door her huis een brom/zoem die toch wel redelijk goed hoorbaar is door het huis. Als ik naast de WP sta op dat moment hoor ik niks, maar de leiding trilt erg. Ik heb de flexibele aansluitset van Vaillant gebruikt, maar vind hem niet heel flexibel.
Iemand tips op een oplossing die ik kan proberen?
Alvast bedankt
Alles doet gewoon zn werk; 75/6 en MEH, maar ik vind dat de leiding van WP naar MEH erg vibreert/trilt. Dit is op zich geen probleem, denk ik. Alleen zitten die leidingen aan de muur bevestigd en daardoor hoor je op sommige vermogens niks en gaat het goed. Maar redelijk vaak hoor ik dan ook door her huis een brom/zoem die toch wel redelijk goed hoorbaar is door het huis. Als ik naast de WP sta op dat moment hoor ik niks, maar de leiding trilt erg. Ik heb de flexibele aansluitset van Vaillant gebruikt, maar vind hem niet heel flexibel.
Iemand tips op een oplossing die ik kan proberen?
Alvast bedankt
normaal en eco zie ik.ervh schreef op maandag 8 januari 2024 @ 08:28:
Ik las hier dat sommigen hem met deze temperaturen op actief zetten. Wat wordt hiermee bedoeld? Op welke stand staat hij normaliter dan?
Ik neem aan dat normaal is zoals overdag. En Eco een soort energiebespaarstand. maar met temperaturen onder 0 lijkt me dat dan de temperaturen niet gehaald worden.
Edit: zie onder
Ik heb hem nu op normaal staan
[ Voor 8% gewijzigd door ApC_IcE op 08-01-2024 08:37 ]
Vanwege de kennelijk sterke comfortbehoefte zou ik dat bij deze buitentemperaturen icm. vloerverwarming en WP niet doen. De kans is groot dat je huis onder de wenstemperatuur duikt en het duurt dan relatief lang om dat weer bij te trekken.ApC_IcE schreef op maandag 8 januari 2024 @ 08:24:
[...]
Thanx. Waardevolle info allemaal.
Ik heb de stooklijn op 30 laten staan en aanvoer even op 37.
Nachtmodus op Eco wel of niet aan te raden?
ECOTEC plus VHR25/32cs, Arotherm VWL 55/5 AS, Arotherm VWL 57/5 IS, Buffervat 45 ltr., VR70, Sensocomfort VRC720, Vloerverwarming 11 groepen 100m2, vrijstaand, houtskelet, hr++
Dat gaat over binnentemperatuur compensatie. Pak de handleiding van de thermostaat erbij en lees rustig alles door, er staat veel uitleg in - ook de nachtmodus:ervh schreef op maandag 8 januari 2024 @ 08:28:
Ik las hier dat sommigen hem met deze temperaturen op actief zetten. Wat wordt hiermee bedoeld? Op welke stand staat hij normaliter dan?
/f/image/0Cd3VmuASIC5dVS3XwrI5L30.png?f=fotoalbum_large)
https://www.vaillant.nl/d...7-02483842-en-2569250.pdf
Nachtmodus gebruik ik zelf niet, met deze temperaturen constant stoken, wel met een stille modus reductie van 55% ivm geluid.
We hebben het dus over twee settings: binnentemperatuurcompensatie en daarnaast nachtmodus.ApC_IcE schreef op maandag 8 januari 2024 @ 08:34:
[...]
actief en eco zie ik.
Ik neem aan dat actief is zoals overdag. En Eco een soort energiebespaarstand. maar met temperaturen onder 0 lijkt me dat dan de temperaturen niet gehaald worden.
Wat betreft nachtmodus, dat is niet van toepassing als je je WP continue op een vaste temperatuur hebt staan. Wat heb je ingesteld? Een tijdsschema of continue?
Ik had hem voor het instellen op eco staan in de nacht. maar omdat hij op veel te hoge stooklijn stond ging dat prima.Kiwi_Kevin schreef op maandag 8 januari 2024 @ 08:37:
[...]
We hebben het dus over twee settings: binnentemperatuurcompensatie en daarnaast nachtmodus.
Wat betreft nachtmodus, dat is niet van toepassing als je je WP continue op een vaste temperatuur hebt staan. Wat heb je ingesteld? Een tijdsschema of continue?
Nu staat stooklijn op 0.3, aanvoer op 37 en nachtmodus op normaal (oftewel uit).
Nu even afblijven en paar dagen checken.
Ik zag wel gisteren dat hij constant lange runs maakt op 1000W draait en af en toe een defrost en af en toe uit.
Die lange runs op dat vermogen zijn vrij normaal bij deze temperaturen. Even slikken als je bedenkt dat we een paar dagen terug uitkwamen met een 6-10kWh per dag, terwijl we nu bijna aan het drievoudige zitten.
Ik zet hem met deze temperaturen ook op standje "actief". Dan blijft de WP altijd zijn werk doen, ongeacht of de wenstemperatuur is bereikt of niet. Maar omdat ik nu ook aan het testen ben met een beetje nachtverlaging, wil ik wel dat de wenstemperatuur van invloed is. In stand "actief" past hij dan de stooklijn wat aan. Bij stand "inactief" wordt de wenstemperatuur compleet genegeerd en puur op WAR gedraaid. De juiste stooklijn is dan cruciaal om op een temperatuur uit te komen die jij wil.
Op stand "uitgebreid" zal de WP altijd proberen de wenstemperatuur te halen en daarna uit te gaan. Ik vind dat met temperaturen onder nul een wat onrustig gedrag geven, terwijl (in)actief juist de tent mooi geleidelijk warm houdt. En qua verbruik scheelt het allemaal niet veel.
Ik zet hem met deze temperaturen ook op standje "actief". Dan blijft de WP altijd zijn werk doen, ongeacht of de wenstemperatuur is bereikt of niet. Maar omdat ik nu ook aan het testen ben met een beetje nachtverlaging, wil ik wel dat de wenstemperatuur van invloed is. In stand "actief" past hij dan de stooklijn wat aan. Bij stand "inactief" wordt de wenstemperatuur compleet genegeerd en puur op WAR gedraaid. De juiste stooklijn is dan cruciaal om op een temperatuur uit te komen die jij wil.
Op stand "uitgebreid" zal de WP altijd proberen de wenstemperatuur te halen en daarna uit te gaan. Ik vind dat met temperaturen onder nul een wat onrustig gedrag geven, terwijl (in)actief juist de tent mooi geleidelijk warm houdt. En qua verbruik scheelt het allemaal niet veel.
Maar heb je hem op contstant verwarmen staan (manueel heet dat) of tijdsgestuurd?ApC_IcE schreef op maandag 8 januari 2024 @ 08:39:
[...]
Ik had hem voor het instellen op eco staan in de nacht. maar omdat hij op veel te hoge stooklijn stond ging dat prima.
Nu staat stooklijn op 0.3, aanvoer op 37 en nachtmodus op normaal (oftewel uit).
Nu even afblijven en paar dagen checken.
Ik zag wel gisteren dat hij constant lange runs maakt op 1000W draait en af en toe een defrost en af en toe uit.
Ik denk dat dat "inactief" betekent, of mis ik hier iets?Gramser schreef op maandag 8 januari 2024 @ 09:00:
Ik zet hem met deze temperaturen ook op standje "actief". Dan blijft de WP altijd zijn werk doen, ongeacht of de wenstemperatuur is bereikt of niet.
@bilalhp waarschijnlijk omdat je de minimale Ta op 27 graden hebt staan.
Bij mijn 75/6 zakt (lijkt me ook logisch) het minimum elektrische vermogen waar hij op draait bij lagere Ta. 24 graden geeft b.v. weer een iets lagere waarde dan 25 graden.
Maar de huidige koude weersomstandigheden zijn er, iig bij mij, ook niet naar om de WP op minimum vermogen te laten draaien.
Bij mijn 75/6 zakt (lijkt me ook logisch) het minimum elektrische vermogen waar hij op draait bij lagere Ta. 24 graden geeft b.v. weer een iets lagere waarde dan 25 graden.
Maar de huidige koude weersomstandigheden zijn er, iig bij mij, ook niet naar om de WP op minimum vermogen te laten draaien.
Ook met Actief.bilalhp schreef op maandag 8 januari 2024 @ 09:41:
[...]
Ik denk dat dat "inactief" betekent, of mis ik hier iets?
Ik zie dat het verbruik rond de 500 Watt ligt als Ta lager is dan 24 of soms 25. Maar onder normale omstandigheden is het nooit minder dan 600 Watt voor Ta meer dan 26C.Franciesco schreef op maandag 8 januari 2024 @ 09:42:
@bilalhp waarschijnlijk omdat je de minimale Ta op 27 graden hebt staan.
Bij mijn 75/6 zakt (lijkt me ook logisch) het minimum elektrische vermogen waar hij op draait bij lagere Ta. 24 graden geeft b.v. weer een iets lagere waarde dan 25 graden.
Maar de huidige koude weersomstandigheden zijn er, iig bij mij, ook niet naar om de WP op minimum vermogen te laten draaien.
Ik blijf bij de minimumtemperatuur, misschien ook door enkele circuits te sluiten. Ik wil de isolatie van het huis testen
Ik denk dat het verschil is dat bij Active de compressor zelf uitschakelt en de pomp blijft draaien, maar bij Inactive de compressor altijd aan staat (mensen noemen dit pure WAR, hoewel ik niet weet wat WAR betekent)?
Als dat het geval is, begrijp ik het eindelijk als ik dit forum meer dan een jaar volg
Bij actief ook, maar dan reageert de WP nog wel op wijzigingen in wenstemperatuur. Op inactief is het puur WAR op de door de gebruiker ingestelde stooklijn.bilalhp schreef op maandag 8 januari 2024 @ 09:41:
[...]
Ik denk dat dat "inactief" betekent, of mis ik hier iets?
WAR = WeersAfhankelijkeRegeling. De buitentemperatuur zoals geregistreerd door de buitenvoeler bepaalt de aanvoertemperatuur, afgeleid van de ingestelde stooklijn.
[ Voor 19% gewijzigd door Gramser op 08-01-2024 09:51 ]
Nee, bij zowel Actief als Inactief kan de compressor uitgeschakeld worden bij het bereiken van 0 graadminuten (energy integral). Ook op de stand Uitgebreid kan dit overigens.bilalhp schreef op maandag 8 januari 2024 @ 09:48:
[...]
Ik denk dat het verschil is dat bij Active de compressor zelf uitschakelt en de pomp blijft draaien, maar bij Inactive de compressor altijd aan staat (mensen noemen dit pure WAR, hoewel ik niet weet wat WAR betekent)?
Als dat het geval is, begrijp ik het eindelijk als ik dit forum meer dan een jaar volg
Nu ben ik meer dan ooit in de war, omdat de WP ook met Inactief nog steeds reageert op veranderingen in de gewenste temperatuur. Ik zie dat Ta wordt aangepast aan de instelling van de thermostaat en de buitentemperatuur.Gramser schreef op maandag 8 januari 2024 @ 09:50:
[...]
Bij actief ook, maar dan reageert de WP nog wel op wijzigingen in wenstemperatuur. Op inactief is het puur WAR op de door de gebruiker ingestelde stooklijn.
WAR = WeersAfhankelijkeRegeling. De buitentemperatuur zoals geregistreerd door de buitenvoeler bepaalt de aanvoertemperatuur, afgeleid van de ingestelde stooklijn.
PS: WAR=Weers Afhankelijke Regeling. En zegt niet veel meer dan dat de Ta afhankelijk is van de buitentemperatuur. Als dat de enige factor is die de Ta bepaald (en dus niet b.v. de wenstemperatuur), dan spreekt men vaak van "puur WAR".
Da's maf. Bij mij volgens mij niet. Ik zal later eens kijken, maar nu is de WP ook nog extra vermogen aan het leveren om SWW te maken. Dus nu aan de knoppen draaien heeft even geen zin.bilalhp schreef op maandag 8 januari 2024 @ 09:54:
[...]
Nu ben ik meer dan ooit in de war, omdat de WP ook met Inactief nog steeds reageert op veranderingen in de gewenste temperatuur. Ik zie dat Ta wordt aangepast aan de instelling van de thermostaat en de buitentemperatuur.
@bilalhp ik denk dat je je vergist: op Inactief bepaald de buitentemperatuur de Ta. Mits je een stooklijn gekozen hebt en geen vaste Ta. De ingestelde gewenste kamertemperatuur speelt dan geen rol.
Dat is wel het geval op Actief: zowel het verschil tussen de gewenste kamertemperatuur en de actuele temperatuur als de daadwerkelijk ingestelde wenstemperatuur speelt een rol. Voor dit laatste: zie ook de VRC720 handleiding die de verschuiving van de stooklijn uitlegt bij een andere wenstemperatuur dan 20 graden (de basis stooklijn is gebaseerd op 20 graden wenstemperatuur).
Bij 21 graden wenstemp wordt de basis stooklijn verhoogd bij zowel Actief als Uitgebreid.
Bij 19 graden wenstemp wordt de basis stooklijn verlaagd bij zowel Actief als Uitgebreid.
Edit: zie volgende berichten voor een ander testresultaat.
Dat is wel het geval op Actief: zowel het verschil tussen de gewenste kamertemperatuur en de actuele temperatuur als de daadwerkelijk ingestelde wenstemperatuur speelt een rol. Voor dit laatste: zie ook de VRC720 handleiding die de verschuiving van de stooklijn uitlegt bij een andere wenstemperatuur dan 20 graden (de basis stooklijn is gebaseerd op 20 graden wenstemperatuur).
Bij 21 graden wenstemp wordt de basis stooklijn verhoogd bij zowel Actief als Uitgebreid.
Bij 19 graden wenstemp wordt de basis stooklijn verlaagd bij zowel Actief als Uitgebreid.
Edit: zie volgende berichten voor een ander testresultaat.
[ Voor 4% gewijzigd door Franciesco op 08-01-2024 10:23 ]
Ik probeer het nu opnieuw. Ik ben altijd inactief. Zie het verschil op twee foto's:Gramser schreef op maandag 8 januari 2024 @ 09:56:
[...]
Da's maf. Bij mij volgens mij niet. Ik zal later eens kijken, maar nu is de WP ook nog extra vermogen aan het leveren om SWW te maken. Dus nu aan de knoppen draaien heeft even geen zin.
/f/image/nQcAIye4soNC2oOuJxyJdIXC.png?f=fotoalbum_large)
/f/image/KUsQyyxcR5v8rHar1prnm9Jb.png?f=fotoalbum_large)
Ik denk echter dat de werkelijke kamertemperatuur geen rol speelt. Maar het is ook niet gemakkelijk om te weten.
[ Voor 22% gewijzigd door bilalhp op 08-01-2024 10:08 ]
@bilalhp het blijkt dat je toch gelijk hebt 
Ik heb het net even uitgeprobeerd: ook bij mij gaat de Ta omhoog als ik de wenstemp hoger instel op de stand Inactief. Dit had ik niet verwacht. Mijn voorbeeld was van wens 19 naar wens 20 (actuele kamertemp volgens de VRC720 is 19,3).
De Ta gaat ook omhoog als ik bij een wenstemperatuur van 19 graden de compensatie aanpas van Actief naar Inactief. Dit laatste had ik wel verwacht (zie vorige bericht).
Ik heb het net even uitgeprobeerd: ook bij mij gaat de Ta omhoog als ik de wenstemp hoger instel op de stand Inactief. Dit had ik niet verwacht. Mijn voorbeeld was van wens 19 naar wens 20 (actuele kamertemp volgens de VRC720 is 19,3).
De Ta gaat ook omhoog als ik bij een wenstemperatuur van 19 graden de compensatie aanpas van Actief naar Inactief. Dit laatste had ik wel verwacht (zie vorige bericht).
Grappig, zo leer je telkens wat bij. Maar wat is dan wel het verschil tussen Inactief en Actief? Want nu ben ik ook in de WAR
Dat is precies wat ik me ook afvraag. Het zal waarschijnlijk niet mogelijk zijn zonder naar de code te kijken. Ik wou dat alles open source wasGramser schreef op maandag 8 januari 2024 @ 10:13:
Grappig, zo leer je telkens wat bij. Maar wat is dan wel het verschil tussen Inactief en Actief? Want nu ben ik ook in de WAR
Ik zie bij mij ook een verandering in gewenste Ta als ik van Actief naar Inactief schakel: gewenste Ta gaat dan omlaag... Stooklijn 0,4 overigens. Maar dat is dan weer precies andersom als bij @Franciesco . Misschien gooit op dit moment het SWW (die bij mijn WPB wordt gevoed door de retour van de vloerverwarming) roet in het eten.
Volgens mij gaat hij bij actief ook nog kijken naar de gemeten temperatuur door de thermostaat, en daarmee ook nog de Ta aanpassen. Ik vermoed dat bij een groot verschil tussen wens en gemeten temperatuur zal er allicht een hogere Ta worden gevraagd, dan als het verschil kleiner is. Logisch ook wel dat de 'actieve' stand ook iets 'actiefs' gaat doen met de binnentemperatuurGramser schreef op maandag 8 januari 2024 @ 10:13:
Grappig, zo leer je telkens wat bij. Maar wat is dan wel het verschil tussen Inactief en Actief? Want nu ben ik ook in de WAR
Verschil met uitgebreid is dat bij uitgebreid het ook volledig uitvalt eens de wenstemperatuur is bereikt (+ 0.3 graden denk ik).
Bij inactief speelt de gemeten temperatuur geen rol, maar wordt de Ta bepaald door de stooklijn, en de stooklijn wordt weer verschoven door de wenstemperatuur.
[ Voor 13% gewijzigd door Proim op 08-01-2024 10:21 ]
Nog even mijn voorbeelden op een rij met stooklijn op 0.20 en min Ta op 24 graden.
Situatie 1 (mijn standaard instelling met dit weer):
Situatie 1 (mijn standaard instelling met dit weer):
- Ingestelde wenstemperatuur: 19 graden
- Actuele kamertemperatuur: 19,3 graden
- Kamerbijschakeling op Actief
- Ta is 26 graden
- Ingestelde wenstemperatuur: 19 graden
- Actuele kamertemperatuur: 19,3 graden
- Kamerbijschakeling op Inactief
- Ta is 27 graden (en dus 1 graad meer dan situatie 1)
- Ingestelde wenstemperatuur: 20 graden
- Actuele kamertemperatuur: 19,3 graden
- Kamerbijschakeling op Inactief
- Ta is 28 graden (en dus 2 graden meer dan situatie 1 en 1 graad meer dan situatie 2)
@Franciesco En situatie 3 bij wenstemperatuur 19 graden? Wat doet dat met de Ta?
Dat lijkt op dit moment de enige theorie te zijn, totdat ook bewezen wordt dat het niet kloptProim schreef op maandag 8 januari 2024 @ 10:20:
[...]
Bij inactief speelt de gemeten temperatuur geen rol, maar wordt de Ta bepaald door de stooklijn, en de stooklijn wordt weer verschoven door de wenstemperatuur.
Ja. Actief lijkt een veel hogere Ta te produceren met mijn overdreven proef. Met Actief:
[ Voor 22% gewijzigd door bilalhp op 08-01-2024 10:35 ]
Hahaha, my bad
Hier ben ik een maandje terug ook achter gekomen via gewenste Ta in de 720. Dit betekent dus dat er geen mogelijkheid is 100% WAR te draaien met een onaangepaste Vaillant opstelling...Franciesco schreef op maandag 8 januari 2024 @ 10:11:
@bilalhp het blijkt dat je toch gelijk hebt
Ik heb het net even uitgeprobeerd: ook bij mij gaat de Ta omhoog als ik de wenstemp hoger instel op de stand Inactief. Dit had ik niet verwacht. Mijn voorbeeld was van wens 19 naar wens 20 (actuele kamertemp volgens de VRC720 is 19,3).
De Ta gaat ook omhoog als ik bij een wenstemperatuur van 19 graden de compensatie aanpas van Actief naar Inactief. Dit laatste had ik wel verwacht (zie vorige bericht).
Zelfinstallatie vwl 55/6 | unitower 190/6 | 12x 395wp iq7+ | e-Niro 64 kWh
Ook niet met de "standaard 20 graden wenstemperatuur met stooklijn 0,4" instelling zoals in de grafiekvoorbeeldjes?Breedam schreef op maandag 8 januari 2024 @ 10:42:
[...]
Hier ben ik een maandje terug ook achter gekomen via gewenste Ta in de 720. Dit betekent dus dat er geen mogelijkheid is 100% WAR te draaien met een onaangepaste Vaillant opstelling...
Nog 3 aanvullende voorbeelden (situatie 4, 5 en 6) met stooklijn op 0.20 en min Ta op 24 graden.
Situatie 1 (mijn standaard instelling met dit weer):
Ook mijn conclusie is dat de ingestelde wenstemperatuur bij alle standen van de kamerbijschakeling (Inactief, Actief en Uitgebreid) de hoogte van de stooklijn bepaald.
Situatie 1 (mijn standaard instelling met dit weer):
- Ingestelde wenstemperatuur: 19 graden
- Actuele kamertemperatuur: 19,3 graden
- Kamerbijschakeling op Actief
- Ta is 26 graden
- Ingestelde wenstemperatuur: 19 graden
- Actuele kamertemperatuur: 19,3 graden
- Kamerbijschakeling op Inactief
- Ta is 27 graden (en dus 1 graad meer dan situatie 1)
- Ingestelde wenstemperatuur: 20 graden
- Actuele kamertemperatuur: 19,3 graden
- Kamerbijschakeling op Inactief
- Ta is 28 graden (en dus 2 graden meer dan situatie 1 en 1 graad meer dan situatie 2)
- Ingestelde wenstemperatuur: 20 graden
- Actuele kamertemperatuur: 20,3 graden
- Kamerbijschakeling op Inactief
- Ta is 28 graden (zelfde als situatie 3)
- Ingestelde wenstemperatuur: 20 graden
- Actuele kamertemperatuur: 20,3 graden
- Kamerbijschakeling op Actief
- Ta is 27 graden
- Ingestelde wenstemperatuur: 20 graden
- Actuele kamertemperatuur: 19,3 graden
- Kamerbijschakeling op Actief
- Ta is 29 graden
Ook mijn conclusie is dat de ingestelde wenstemperatuur bij alle standen van de kamerbijschakeling (Inactief, Actief en Uitgebreid) de hoogte van de stooklijn bepaald.
Het maakt het er allemaal niet makkelijker op, om uit te vogelen wat nu de fijnste stand is om toe te passen. Ik hou het er in ieder geval maar op dat bij Uitgebreid de WP ook daadwerkelijk uit gaat bij het behalen van de wenstemperatuur, en de overige twee standen niet.
Ik heb alles niet 100% meegelezen, maar duidelijk dus. Dus bij 20 graden kamertemperatuur ingesteld wordt er wel correct via de stooklijn verwarmd? Verklaart waarom je nog steeds de kamertemperatuur kan instellen wanneer je op inactief draait.Gramser schreef op maandag 8 januari 2024 @ 10:47:
[...]
Ook niet met de "standaard 20 graden wenstemperatuur met stooklijn 0,4" instelling zoals in de grafiekvoorbeeldjes?
Zelfinstallatie vwl 55/6 | unitower 190/6 | 12x 395wp iq7+ | e-Niro 64 kWh
Nou ja, dat is dus mijn vraag... ik vermoed dat omdat er in de handleiding steeds van de 20 graden bij stooklijn 0,4 wordt uitgegaan. Maar dat zal voor elk huis anders zijn.Breedam schreef op maandag 8 januari 2024 @ 11:37:
[...]
Ik heb alles niet 100% meegelezen, maar duidelijk dus. Dus bij 20 graden kamertemperatuur ingesteld wordt er wel correct via de stooklijn verwarmd? Verklaart waarom je nog steeds de kamertemperatuur kan instellen wanneer je op inactief draait.
Welnu, voor inactief en gewenste kamertemperatuur ingesteld op 20 met stooklijn 0,4 wordt altijd de Ta-curve weergegeven in de handleiding. Als je dit pure WAR noemt, is dit altijd pure WAR als je de gewenste kamertemperatuur nooit verandert. Maar dat was toch niet de bedoeling?Gramser schreef op maandag 8 januari 2024 @ 11:42:
[...]
Nou ja, dat is dus mijn vraag... ik vermoed dat omdat er in de handleiding steeds van de 20 graden bij stooklijn 0,4 wordt uitgegaan. Maar dat zal voor elk huis anders zijn.
Hoe dan ook, op basis van de nieuwe informatie ben ik overgestapt van Inactief naar Actief omdat ik denk dat dit gewoon logischer is.
[ Voor 10% gewijzigd door bilalhp op 08-01-2024 13:48 ]
Bij puur WAR kan ik me voorstellen dat je alleen de stooklijn eenmalig kiest en dat de kamertemperatuur een resultante is. Dus op die manier is het WAR, zolang je maar van de wenstemperatuur afblijft en alleen aan de stooklijn zit. Het is maar net wat je uitgangspunt is.
Maar ik laat 'm ook maar lekker op Actief staan. Ik ben er blij mee en in deze oude jaren 30 woining werkt dat prima. Wenstemperatuur 19 en stooklijn 0,4. Daadwerkelijke temperatuur hangt dan ergens tussen de 18,5 en 19, misschien dat ik van de stooklijn nog eens 0,45 maak. Voor nu prima.
Maar ik laat 'm ook maar lekker op Actief staan. Ik ben er blij mee en in deze oude jaren 30 woining werkt dat prima. Wenstemperatuur 19 en stooklijn 0,4. Daadwerkelijke temperatuur hangt dan ergens tussen de 18,5 en 19, misschien dat ik van de stooklijn nog eens 0,45 maak. Voor nu prima.
@bilalhp 100% pure WAR (what's in a name?) kan dan misschien alleen zonder thermostaat? Die is immers optioneel.
Al zie ik het voordeel er eigenlijk niet van. Ik gebruik Inactief nooit, behalve dan vanochtend om nog eens te testen. Actief is voor mij de meest logische instelling voor de huidige weersituatie. Al het weer warmer is, draai ik op Uitgebreid. Maar dat laatste is puur omdat bij "hogere" buitentemperaturen* het minimale thermisch vermogen van de 75/6 hoger is dan het warmteverlies van mijn woning. Oftewel: het wordt dan op Actief te warm in huis wat bovendien onnodig extra stroom kost.
*in mijn geval is dat zo bij continue ca >+3 graden buitentemp en niet te veel wind
Al zie ik het voordeel er eigenlijk niet van. Ik gebruik Inactief nooit, behalve dan vanochtend om nog eens te testen. Actief is voor mij de meest logische instelling voor de huidige weersituatie. Al het weer warmer is, draai ik op Uitgebreid. Maar dat laatste is puur omdat bij "hogere" buitentemperaturen* het minimale thermisch vermogen van de 75/6 hoger is dan het warmteverlies van mijn woning. Oftewel: het wordt dan op Actief te warm in huis wat bovendien onnodig extra stroom kost.
*in mijn geval is dat zo bij continue ca >+3 graden buitentemp en niet te veel wind
Ik doe hetzelfde als @Franciesco , zij het bij een iets hogere buitentemperatuur (6-8 graden), want mijn huis is heel wat minder geisoleerd.
Het was leuk geweest als je de interface van de thermostaat zo kon aanpassen dat dat een soort sneltoets werd, in het normale menu, zonder de krochten van het installateursmenu in te moeten.
Het was leuk geweest als je de interface van de thermostaat zo kon aanpassen dat dat een soort sneltoets werd, in het normale menu, zonder de krochten van het installateursmenu in te moeten.
[ Voor 40% gewijzigd door Gramser op 08-01-2024 14:06 ]
Manueel staat hijKiwi_Kevin schreef op maandag 8 januari 2024 @ 09:32:
[...]
Maar heb je hem op contstant verwarmen staan (manueel heet dat) of tijdsgestuurd?
Weet iemand hoe de vertaling is bij een VRC van die actief / uitgebreid ? Het lijkt daar net iets anders te zijn.Franciesco schreef op maandag 8 januari 2024 @ 10:00:
@bilalhp ik denk dat je je vergist: op Inactief bepaald de buitentemperatuur de Ta. Mits je een stooklijn gekozen hebt en geen vaste Ta. De ingestelde gewenste kamertemperatuur speelt dan geen rol.
Dat is wel het geval op Actief: zowel het verschil tussen de gewenste kamertemperatuur en de actuele temperatuur als de daadwerkelijk ingestelde wenstemperatuur speelt een rol. Voor dit laatste: zie ook de VRC720 handleiding die de verschuiving van de stooklijn uitlegt bij een andere wenstemperatuur dan 20 graden (de basis stooklijn is gebaseerd op 20 graden wenstemperatuur).
Bij 21 graden wenstemp wordt de basis stooklijn verhoogd bij zowel Actief als Uitgebreid.
Bij 19 graden wenstemp wordt de basis stooklijn verlaagd bij zowel Actief als Uitgebreid.
Edit: zie volgende berichten voor een ander testresultaat.
"De kans dat een snee brood op een nieuw tapijt valt met de beboterde zijde onderaan, is recht evenredig met de prijs van het tapijt"
@Tomsworld Hoe bedoel je? Bovenstaande gaat over een VRC...? Een VRC720 in dit geval, maar ook mijn AWB Mio hanteert dezelfde termen.
Als ik me niet vergis is het zoals onderstaande en valt dit onder "binnencompensatie" bij de VRC700:Tomsworld schreef op maandag 8 januari 2024 @ 14:21:
[...]
Weet iemand hoe de vertaling is bij een VRC van die actief / uitgebreid ? Het lijkt daar net iets anders te zijn.
Actief op de VRC720 --> compensatie op de VRC700
Uitgebreid op de VRC720 --> thermostaat" op de VRC700
Let op:
Voor standaard vragen zoals "Hoeveel kW heb ik nodig?" etc lees eerst eens Het ik-wil-een-warmtepomp FAQ topic
Voor standaard vragen zoals "Hoeveel kW heb ik nodig?" etc lees eerst eens Het ik-wil-een-warmtepomp FAQ topic
/f/image/43LVmCRs07vjtPKzavfUGMeY.png?f=fotoalbum_large)
:strip_exif()/f/image/UmL8ueBszTh5XAlWTlBiMTQE.jpg?f=fotoalbum_large)
/f/image/llxYKFRRDrVLJAkc01XrRjWy.png?f=fotoalbum_large)