3200 Wp OZO+10000 Wp ZZW+3200 Wp WNW - Daikin 4MXM68N + 3 x FTXM20M2V1B + FTXA50A2V1BT - Vaillant AroTherm 125/5 & Boiler VIH RW 300/3 MR
Als ik het goed lees is beperken nog steeds zinnig, maar als er dan ééntje plaatsvindt, moet je wel compenseren door daarna tijdelijk het vermogen op te voeren (zoals de normale regeling ook doet), anders kom je niet uit qua temperatuur. (wat eerder tot de volgende deforst leidt, etc. Dus daarom wil je die eerste zo lang mogelijk voorkomen)Gramser schreef op vrijdag 1 december 2023 @ 15:52:
Maar wat is dan je (voorzichtige) conclusie? Misschien (invulling van mijn kant) dat het niet zoveel zin heeft om defrosts te willen beperken?
-'sin
Helder verhaal, dank voor je toelichting!PentaClover schreef op vrijdag 1 december 2023 @ 16:18:
[...]
Het doel van het script was om zo zuinig mogelijk te draaien zolang het minimum vermogen van de WP meer is dan mijn huis nodig heeft om het warm te houden, niet om de defrosts te beperken.
Maar wat ik wel zie is dat als je het minimum vermogen vraagt je minder defrosts hebt dan als je hoger vermogen vraagt.
Mijn conclusie is dat ik mijn scriptje niet simpel kan houden maar ook naar het geleverde vermogen in mijn script moet kijken om te zorgen dat als het omlaag gaat doordat de COP afneemt, ik nog steeds voldoende warmte mijn huis in duw.
28 November had ik er 2, die elk gemiddeld 1.15 kWh warmte uit het CV water haalde, waarmee 2% van de opgewekte warmte (109.9 kWh) voor defrosts werd gebruikt.
30 November had ik er 12, die elk gemiddeld 0.75 kWh warmte uit het CV water haalde, waarmee 6.8% van de opgewekte warmte (131.5 kWh) voor defrosts werd gebruikt.
3200 Wp OZO+10000 Wp ZZW+3200 Wp WNW - Daikin 4MXM68N + 3 x FTXM20M2V1B + FTXA50A2V1BT - Vaillant AroTherm 125/5 & Boiler VIH RW 300/3 MR
Zit ik wel een heel eind vanaf.

Edit, valt weer klein beetje mee.... zat in de app te kijken en stond al op december maand


[ Voor 46% gewijzigd door Kees_frl op 01-12-2023 18:01 ]
WP Vaillant VWL75/6 A 230V | Boiler VIH RW 300/3 MR | 27 x 405 ZZO= 10.935 op Solar Edge 9 kW 3 fasen omvormer | Vent: Zehnder Q600 ERV
Verwarmen | ||
warmte | 2469.5 | kWh |
electrisch verbruik | 484.34 | kWh |
MCOP | 5.10 |
DHW | ||
warmte | 53 | kWh |
electrisch verbruik | 18.63 | kWh |
MCOP | 2.84 |
Maar dat is vooral te danken aan het begin van november, de laatste paar dagen zit het zo rond de 3.95 voor verwarmen.
(Gemeten met externe Kamstrup warmte meters en Eastron kWh meters.)
[ Voor 3% gewijzigd door PentaClover op 01-12-2023 18:03 ]
3200 Wp OZO+10000 Wp ZZW+3200 Wp WNW - Daikin 4MXM68N + 3 x FTXM20M2V1B + FTXA50A2V1BT - Vaillant AroTherm 125/5 & Boiler VIH RW 300/3 MR
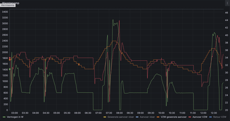
De minimaal aanvoer was 35 en maximaal 50 ingesteld, had tijdje terug het idee dat lager dan 35 te weinig was voor de radiatoren.Somethingsin schreef op vrijdag 1 december 2023 @ 14:53:
[...]
Hij lijkt op die grafiekjes boven nog niet echt op een lagere stooklijn te draaien (nog steeds hoge pieken in vermogen en onstabiele temperatuur). Heb je daar wellicht een minimum aanvoertemperatuur ingesteld?
Laat anders de flowtemperaturen ook evne zien in de grafiek?
/f/image/e0i0TzhcnjWWmhSlp12cv287.png?f=fotoalbum_large)
AMD 5950x || Asus VIII Dark Hero || G.Skill Trident Z Neo 2x16GB C16-16-16-36 || EVGA FTW3 3080 Ultra || 2x WD SN850 1TB || Corsair HX850i
Mijn installateur raadde me aan voor die paar koude mistige dagen het alternatief punt hoog te zetten zodat enkel de gasketel de verwarming voor zijn rekening neemt.Joene69 schreef op vrijdag 1 december 2023 @ 20:07:
[Afbeelding]
Met dit verbruik (vandaag tot nu toe) kan ik beter de CV eerder laten inschakelen lijkt me? Gasprijs 1,22/m3 en volgens mij staat 1 m3 gas voor 10 kWh electra? Bivalentiepunt verwarmen stond op - 5 graden. Nu terug gezet naar 0.
Volgens hem kruipt nu veel energie in de defrosts omdat de lucht gewoon te vochtig is en er dus enorm veel defrosts nodig zijn.
Dus een paar dagen alternatief punt op 4°C tot die vochtigheid weg is...
Dit is de uit het net onttrokken energie. Als het goed is maakt jouw WP daar met iets van COP3 (gokje) zo’n 120kWh aan warmte van. Dan zou het dus gaan om iets van 12kuub gas - reken maar uit.Joene69 schreef op vrijdag 1 december 2023 @ 20:07:
[Afbeelding]
Met dit verbruik (vandaag tot nu toe) kan ik beter de CV eerder laten inschakelen lijkt me? Gasprijs 1,22/m3 en volgens mij staat 1 m3 gas voor 10 kWh electra? Bivalentiepunt verwarmen stond op - 5 graden. Nu terug gezet naar 0.
Overigens zou het eerder gaan om 8 a 9 kWh uit 1m3 gas. Nog wat ongunstiger dus.
[ Voor 5% gewijzigd door Gramser op 01-12-2023 20:27 ]
Ik denk het niet. Als dat het geval was geweest, zou ik meer ontdooiingen rond tapwaterproducties hebben gezien. Ik denk dat mijn WP blindelings elke 40 minuten ontdooit, behoorlijk consistent, alsof het een timer heeft. Ook besluit hij soms een paar uur niet te ontdooien, terwijl de buitentemperatuur nog onder het vriespunt ligt.Proton_ schreef op donderdag 30 november 2023 @ 08:57:
Ja, nouja, uiteindelijk is het vooral afhankelijk van de onttrokken energie. Met hoger vermogen is de dT over de verdamper groter en heb je ze vaker, maar hoge of lage temperatuur water maakt niet uit.
De status van vandaag:
/f/image/7Sab301s6pQMS4FMg2Sm2bgv.png?f=fotoalbum_large)
Ik zou heel graag de logica achter ontdooicycli willen begrijpen. Vooral omdat ik elke 40 minuten overdreven vind.
De reden waarom ik me zo zorgen maak over het aantal ontdooiingen is dat het de COP doodt. Ik heb de afgelopen 3 dagen een dagelijkse COP van slechts 2,8.
Je kunt het niet uitschakelen. Je draait zeker op het elektrische element. Controleer bivalentiepunten. Kan ook een legionellacyclus zijn.Cyrus The Virus schreef op donderdag 30 november 2023 @ 10:15:
[...]
elektrische weerstand heb ik uit gezet voor zover ik weet, en dit is idd opgenomen vermogen uit het net.
[ Voor 4% gewijzigd door bilalhp op 01-12-2023 21:38 ]
Heb je aan het eind van die 40 minuten wel eens achterop je warmtepomp gekeken? Dan zit-ie echt helemaal dicht hoor.bilalhp schreef op vrijdag 1 december 2023 @ 21:18:
[...]
Ik denk het niet. Als dat het geval was geweest, zou ik meer ontdooiingen rond tapwaterproducties hebben gezien. Ik denk dat mijn WP blindelings elke 40 minuten ontdooit, behoorlijk consistent, alsof het een timer heeft. Ook besluit hij soms een paar uur niet te ontdooien, terwijl de buitentemperatuur nog onder het vriespunt ligt.
De status van vandaag:
[Afbeelding]
Ik zou heel graag de logica achter ontdooicycli willen begrijpen. Vooral omdat ik elke 40 minuten overdreven vind.
De reden waarom ik me zo zorgen maak over het aantal ontdooiingen is dat het de COP doodt. Ik heb de afgelopen 3 dagen een dagelijkse COP van slechts 2,8.
Mooie waarde. Wat is jouw Ta?Proton_ schreef op donderdag 30 november 2023 @ 15:22:
[...]
Bij mij ook 3,7 (met warmtemeter gemeten, mijn mening over de interne meting is bekend), toch kom ik straks in mei waarschijnlijk weer op een scop van 4.8. Dit soort weer houdt zelden lang aan.
toch nieuwsgierig, wat zegt de interne meting?Proton_ schreef op donderdag 30 november 2023 @ 15:22:
[...]
Bij mij ook 3,7 (met warmtemeter gemeten, mijn mening over de interne meting is bekend), toch kom ik straks in mei waarschijnlijk weer op een scop van 4.8. Dit soort weer houdt zelden lang aan.
WP Vaillant VWL75/6 A 230V | Boiler VIH RW 300/3 MR | 27 x 405 ZZO= 10.935 op Solar Edge 9 kW 3 fasen omvormer | Vent: Zehnder Q600 ERV
Ik zie geen ijs. Ik zie ook niet dat er na elke cyclus veel stoom uitgaat. Maar ik zie natuurlijk wat water uit de waterafvoer komen. Hij is zeker aan het ontdooien, maar ik wed dat het nog steeds lukt als hij dit elke 2 uur doet in plaats van 40 minuten.Gramser schreef op vrijdag 1 december 2023 @ 21:31:
[...]
Heb je aan het eind van die 40 minuten wel eens achterop je warmtepomp gekeken? Dan zit-ie echt helemaal dicht hoor.
VraagFranciesco schreef op donderdag 12 oktober 2023 @ 14:21:
@Tweeke Aangenomen dat je een VRC720 oid hebt, ga naar:
Menu → Instellingen→ Installateurniveau → Installatieconfiguratie → Circuit 1 → Soort circuit → Vaste waarde
In "Circuit 1" zitten ook de menuopties om de daadwerkelijke Ta in te stellen. Als het goed is zijn dat "Aanvoertemp. wens" en "Gew.aanvoertemp.nacht".
Ik vraag mij af of de instelling "vaste waarde" een zinvolle zou kunnen zijn als het langere tijd redelijk constante temperatuur is buiten.
Klopt het dat de werking dan het meest lijkt op een normaal modulerende CV ketel?
Ik heb het hele forum doorzocht op de zoekterm "vaste waarde" en kom niet enkel negatieve ervaringen tegen maar ook weinig over wat de voordelen zouden kunnen zijn.
Heeft iemand ervaringen wat deze stand doet met; het aantal start/stops, verbruik, lawaai, modulatie, COP e.d.?
Bijzonder, bij mij zijn na een uurtje de lamellen helemaal wit en bijna dicht. Denk dat hij er dan nog moeilijk lucht doorheen trekt, als je dat rekt tot twee uur… en daar moet hij toch z’n warmte uit halen. Luchtvochtigheid speelt natuurlijk een grote rol.bilalhp schreef op vrijdag 1 december 2023 @ 21:41:
[...]
Ik zie geen ijs. Ik zie ook niet dat er na elke cyclus veel stoom uitgaat. Maar ik zie natuurlijk wat water uit de waterafvoer komen. Hij is zeker aan het ontdooien, maar ik wed dat het nog steeds lukt als hij dit elke 2 uur doet in plaats van 40 minuten.
Vandaag overigens COP3,6. Met weer anderhalf uur WPB helpen daarbij 🙂
[ Voor 5% gewijzigd door Gramser op 01-12-2023 22:12 ]
Het lijkt erop dat we een zeer vergelijkbare situatie hebben.PentaClover schreef op vrijdag 1 december 2023 @ 15:47:
Dat waren een paar leerzame dagen met mijn scriptje om op minimum vermogen te draaien, eerst kwam ik nog goed weg met 1 a 2 defrost per 24h, maar toen het wat kouder werd en de COP omlaag ging was mijn minimum vermogen van de WP niet meer voldoende om het huis warm te houden.
Doordat ik het vermogen wat moest opvoeren kreeg ik zo'n 12 defrosts per 24h waardoor ik nog meer warmte te kort kwam en het vermogen nog verder op moest voeren.
Ondertussen was mijn huis zo'n 0.6oC afgekoeld wat bij mij neerkomt op een tekort van ~30 kWh. Met het kleine overschot wat ik nu heb dankzij het hogere vermogen en minder defrosts, omdat het buiten minder vochtig is, heb ik nu 0.2oC goed gemaakt in 20 uur.
Misschien is het als het huis weer op temperatuur is een goed moment om eens te kijken wat een goede stookcurve zou zijn voor mijn huis, voordat het weer warmer wordt buiten.
Verwarm nu begane grond en eerste verdieping (die krijgt wel wat minder flow over de groepen) dat zal in totaal zo'n 150 a 170m2 zijn.
Dat ik meer energie verbruik is mij duidelijk, maar of het ook invloed heeft op de cop niet.
[ Voor 16% gewijzigd door Kees_frl op 01-12-2023 22:21 ]
WP Vaillant VWL75/6 A 230V | Boiler VIH RW 300/3 MR | 27 x 405 ZZO= 10.935 op Solar Edge 9 kW 3 fasen omvormer | Vent: Zehnder Q600 ERV
Door de opbrengst te delen onder de consumptie. +1 toevoegen.Gramser schreef op vrijdag 1 december 2023 @ 22:18:
@bilalhp COP wordt hier overigens nog wel eens verkeerd berekend - hoe reken jij ‘m uit?
Beiden lezen van HMU via ebus, wat natuurlijk enigszins ongekalibreerd kan zijn, maar niet te ver van de realiteit denk ik.
Ik heb een R410a-unit die iets minder efficiënt is, maar toch ben ik te ver verwijderd van de waarden op papier.
Volgens mij zijn de relevante factoren vooral buitentemperatuur, Ta en defrosts. Als je richting maximaal vermogen gaat gaat het ook nog wat naar beneden, en als je flow niet goed is (en je deltaT te hoog) omdat je pomp niet genoeg levert ook. Totale aantal m2 zal wellicht via het benodigde pompvermogen een minime invloed (bij dit soort temperaturen) hebbenKees_frl schreef op vrijdag 1 december 2023 @ 22:20:
Mogelijk stomme vraag, maar ik heb nu ta 26. Maakt het voor de cop nog wat uit hoeveel m2 ik verwarm?
Verwarm nu begane grond en eerste verdieping (die krijgt wel wat minder flow over de groepen) dat zal in totaal zo'n 150 a 170m2 zijn.
Dat ik meer energie verbruik is mij duidelijk, maar of het ook invloed heeft op de cop niet.
-'sin
Zelfs zonder de schommelingen veroorzaakt door ontdooiingen en de warmwaterproductie zou dit slechts iets minder dan 4 kunnen zijn. Dit is bij een buitentemperatuur rond 0.Gramser schreef op vrijdag 1 december 2023 @ 22:28:
Het ging me inderdaad om die +1… dan zit je nu idd wat laag denk ik.
/f/image/NQLA9XdHLFbKMZALqqkVYwyL.png?f=fotoalbum_large)
Misschien moet ik ook de warmte die aan de vloer wordt afgegeven berekenen, omdat ik het debiet en de dT ken, gewoon ter controle.
[ Voor 8% gewijzigd door bilalhp op 01-12-2023 22:41 ]
Hier nog steeds zeer beperkt defrosts (hij draait redelijk constant misschien 50% boven minimaal, alleen vanmiddag een paar uur uit)Gramser schreef op vrijdag 1 december 2023 @ 22:11:
[...]
Bijzonder, bij mij zijn na een uurtje de lamellen helemaal wit en bijna dicht. Denk dat hij er dan nog moeilijk lucht doorheen trekt, als je dat rekt tot twee uur… en daar moet hij toch z’n warmte uit halen. Luchtvochtigheid speelt natuurlijk een grote rol.
Vandaag overigens COP3,6. Met weer anderhalf uur WPB helpen daarbij 🙂
COP iets van 3.75, maar totaal verbruik+opbrengst wel veeeeel hoger dan gisteren
-'sin
Gek, ik zie dat allemaal niet echt terug. Bij een stooklijn 0.3 (of was het 0.25) verwacht ik dat je rond het vriespunt nog ergens mid-30 uitkomt, je grafiek gaat zelfs 10 graden boven je ingestelde max. Hij pakt in elk geval de stooklijn niet, en zo te zien het maximum ook niet ( zou heeeel misschien nog iets met graadminutenintegraal plus overshoot kunnen zijn). Er lijkt iets niet goed gekoppeld of ingesteld te zijn, maar ik zou niet weten wat.Cyrus The Virus schreef op vrijdag 1 december 2023 @ 18:04:
[...]
De minimaal aanvoer was 35 en maximaal 50 ingesteld, had tijdje terug het idee dat lager dan 35 te weinig was voor de radiatoren.
[Afbeelding]
-'sin
Ja was mij dus ook al opgevallen heb stooklijn van 0.9 naar 0.25 gezet en zie eigenlijk geen effect. Ik vermoed dat het komt door dat de thermostaat op uitgebreid staat.Somethingsin schreef op vrijdag 1 december 2023 @ 22:55:
[...]
Gek, ik zie dat allemaal niet echt terug. Bij een stooklijn 0.3 (of was het 0.25) verwacht ik dat je rond het vriespunt nog ergens mid-30 uitkomt, je grafiek gaat zelfs 10 graden boven je ingestelde max. Hij pakt in elk geval de stooklijn niet, en zo te zien het maximum ook niet ( zou heeeel misschien nog iets met graadminutenintegraal plus overshoot kunnen zijn). Er lijkt iets niet goed gekoppeld of ingesteld te zijn, maar ik zou niet weten wat.
[ Voor 4% gewijzigd door Cyrus The Virus op 02-12-2023 09:33 ]
AMD 5950x || Asus VIII Dark Hero || G.Skill Trident Z Neo 2x16GB C16-16-16-36 || EVGA FTW3 3080 Ultra || 2x WD SN850 1TB || Corsair HX850i
Even mezelf quoten voor de geïnteresseerden. De warmtepomp hangt tegen de muur van de badkamer. Hier is hij duidelijk hoorbaar bij deze temperaturen. Echter in de slaapkamer (kamer haaks langs de badkamer) is het geluid echt minimaal. Ik moet er echt op letten om hem te horen. Er zit +-3 meter tussen de warmtepomp en het slaapkamer raam. Ik voel lichte trillingen in de leidingen die tegen de muur liggen. Ik denk dat ik het e.e.a. dus nog wel kan verbeteren maar zolang het geluid zich beperkt tot de badkamer ben ik zeer tevreden!Robje1244 schreef op dinsdag 22 augustus 2023 @ 07:27:
[...]
Gaaf om te lezen! Ik heb hem sinds kort ook aan de muur hangen, vergelijkbaar met die van jou.
Zelf heb ik deze beugel gebruikt:
https://www.techniekwebsh...ZganXGqgkdrRoC1WEQAvD_BwE
Alleen dan de 750mm versie. Ook zonder rubber tussen de muur en de beugel. Wel heb ik hem op andere dempers gezet dan de originele omdat ik de warmtepomp binnen goed kon horen. Nu met een testrun hoor ik niks meer binnen.
Hangt de warmtepomp voldoende van de muur af met jou beugel? Volgens mij moet dit minimaal 250mm zijn even uit mijn hoofd.
Vanochtend zag ik het dunne ijs zich opbouwen. Maar ik zie ook dat er zich wat vuil ophoopt, wat mij meer zorgen baart. Ik hoop dat ik het kan openen en schoonmaken als het weer beter wordt.Gramser schreef op vrijdag 1 december 2023 @ 22:11:
[...]
Bijzonder, bij mij zijn na een uurtje de lamellen helemaal wit en bijna dicht. Denk dat hij er dan nog moeilijk lucht doorheen trekt, als je dat rekt tot twee uur… en daar moet hij toch z’n warmte uit halen. Luchtvochtigheid speelt natuurlijk een grote rol.
Vandaag overigens COP3,6. Met weer anderhalf uur WPB helpen daarbij 🙂
[ Voor 97% gewijzigd door teacher op 02-12-2023 10:33 ]
Even een vraag: heeft iemand ervaring met het anders aansluiten van het buffervat? Vaillant geeft in vrijwel alle installatieschema's aan dat je de buffer met 4 aansluitingen parallel moet aansluiten. Op diverse sites omschrijft men dat dat een oude manier van denken is en dat men tegenwoordig met LT-verwarming (lees warmtepompen) beter een parallelschakeling met 2 aansluitingen kan doen. Hierdoor zouden er voordelen ontstaan doordat zowel de aanvoer als retour niet meer door het buffervat gaat en er minder menging is. Ik ben dus benieuwd of iemand positieve ervaringen heeft met het 2-zijdig aansluiten van een buffer in tegenstelling tot wat Vaillant voorschrijft.
Daarnaast ben ik benieuwd op welke pompsnelheden jullie draaien. Bij mij lijkt het de beste optie om de afgiftepomp (VDM10 pompgroep) harder te laten draaien dan de bronpomp in de MEH-binnenunit. (er wordt dan continu warm water uit de Arotherm en buffer getrokken) Nadeel is echter dat daardoor de aanvoer kouder wordt doordat er meer water uit de buffer getrokken wordt dan de Arotherm levert. Er wordt dus kouder water uit de buffer bijgemengd in de aanvoer van mijn afgifte. Welke pompsnelheden gebruiken anderen?
Logischer is dan wel de aanvoer met 2 aansluitingen te doen, sensor in de buffer, en de retour wel buiten de buffer te houden en met een T-stuk op de buffer aan te sluiten. Geeft inderdaad minder menging in de buffer.
En qua pompsnelheid... Dat hangt per situatie af, en het zal altijd een soort middenweg zijn. Daarom ben ik ook afgestapt van de open buffer
Experiment mislukt na goed en wel aangevangen te zijn.Middenberm schreef op zaterdag 2 december 2023 @ 08:50:
Ik wil eens een dagje/dagen experimenteren met de stand "vaste waarde" om te ervaren wat die doet met verbruik, lawaai, e.d.
De app kan er in ieder geval niet zo goed mee overweg 😀
[Afbeelding]
Na activeren van instelling "vaste waarde" verdwijnt dus schijnbaar ook de zone toewijzing uit de VRC70F. Hiermee lijkt dan ook de kamerthermostaat met de ingestelde wenstemperatuur te vervallen, waarmee hij dus nooit het signaal zal afgeven om uit te schakelen.
Mijn gedachte dat deze stand zou functioneren als een ouderwetse modulerende CV ketel, met constante temperatuur en modulerend op basis van de thermostaat, is dus niet zo.
Wellicht allemaal allang bekend bij meerdere maar ik had het niet teruggevonden in de historie van dit forum.
Tenzij ik dan nog iets anders moet wijzigen/instellen.
[ Voor 4% gewijzigd door Middenberm op 02-12-2023 10:50 ]
Met dit weer ca 26/27 en hij draait nu ononderbroken (run van 28 uur nu, alleen met defrosts tussendoor).
Qua defrosts is 40 minuten de minimale tijd vermoed ik en wordt hij langer als de verdampertemperatuur niet te veel gaat afwijken van de luchttemperatuur.
https://snapshots.raintan...xGz7dJ2SxwnaYhEaXMkKFp6bz
Het ik-wil-een-warmtepomp FAQ topic- '23 MG5, douchen met wtw en Auer Edel Eau, verwarming met Vaillant Arotherm Plus.
Misschien leuk om te horen cq te zien hier een defrost van de arotherm 75/6 was net te laat voor het geluid van het weglopen van het water. Maar zoals je hoort is het omgevings geluid veel meer dan de arotherm zelf. Ik heb hem wel in een camouflage kastje gestopt afgelopen voorjaar
snameroc
Kan, maar het verschil t.o.v. een stooklijn /WAR zal met name afhangen van de ingestelde stooklijn. Het verschil in Ta tussen b.v. +3 en -3 graden is bij stooklijn 0.2 immers kleiner dan bij 0.6.Middenberm schreef op vrijdag 1 december 2023 @ 21:52:
[...]
Vraag
Ik vraag mij af of de instelling "vaste waarde" een zinvolle zou kunnen zijn als het langere tijd redelijk constante temperatuur is buiten.
Klopt het dat de werking dan het meest lijkt op een normaal modulerende CV ketel?
Ik heb het hele forum doorzocht op de zoekterm "vaste waarde" en kom niet enkel negatieve ervaringen tegen maar ook weinig over wat de voordelen zouden kunnen zijn.
Heeft iemand ervaringen wat deze stand doet met; het aantal start/stops, verbruik, lawaai, modulatie, COP e.d.?
De WP nu continu laten draaien (via kamerbijschakeling op Actief of Inactief) is in mijn ervaring en situatie het meest gunstige voor verbruik. Het is eigenlijk verbazend wat dit doet met de benodigde Ta: die is in mijn geval deze week nog niet boven de 26,7 graden geweest en is tot nu toe voldoende om de woning stabiel op temperatuur te houden (19,1-19,2 graden). En dat voor een gerenoveerde vrijstaande woning uit 1938 die tussen de weilanden staat.
Er zijn dan op de defrosts na geen pieken. Zie de afbeelding hier onder van gisteren (VWL 75/6 en een stooklijn van 0.25). De maximum buitentemperatuur was hier gisteren +0,6, de minimum buitentemp -2,8 en de etmaal gemiddelde buitentemperatuur kwam uit op -1,2 graden. De gemiddelde vochtigheid was 93%.
:strip_exif()/f/image/MusI6aqE1S7hArK2uZdYY7fa.jpg?f=fotoalbum_large)
Niettemin dik tevreden met hoe hij presteert!
Wat openmaken? Ik heb het over de lamellen aan de achterkant, die bevriezen. De paar blaadjes daar tegenaan maak ik me niet zo druk over…bilalhp schreef op zaterdag 2 december 2023 @ 09:27:
[...]
Vanochtend zag ik het dunne ijs zich opbouwen. Maar ik zie ook dat er zich wat vuil ophoopt, wat mij meer zorgen baart. Ik hoop dat ik het kan openen en schoonmaken als het weer beter wordt.
Wij houden van heerlijk warm in de woonkamer. (21/22)Gramser schreef op vrijdag 1 december 2023 @ 10:59:
Dan denk ik idd je stooklijn verhogen, als hij het niet naar de 22 (waarom zo warm?!) krijgt.
Ik zal mijn stooklijn nog even op 0.30 houden en eerst al mijn vloerverwarmingsgroepen beneden wat meer open zetten en de pomp achter het buffer vat iets harder.
Ik denk dat het inderdaad zoals Somethingsin aangeeft dat het wel eens met de afgifte te maken kan hebben.
De verdeler stond namelijk qua groepen afgesteld op een Intergas Xtreme 36 CW5 met aanvoer van 45C, die wilde wel.
De CV pomp draait alleen wanneer er ook echt vraag is. Dus wanneer hij SWW gaat verwarmen stopt de pomp.Kees_frl schreef op vrijdag 1 december 2023 @ 11:46:
[...]
Pomp van je buffer blijft wel lopen? Wat is je delta tussen aanvoer en retour?
De delta weet ik zo niet daar zal ik dan iets voor moeten bedenken om dat te meten.
Ik ga eerst nog even spelen met de pompgroepen/pomp maar anderrs zal ik inderdaad moeten loggen.Proton_ schreef op vrijdag 1 december 2023 @ 13:09:
@l3p in l3p in "Vaillant aroTHERM warmtepomp ervaringen" zie ik een parallelbuffer, je zult dus vier temperaturen moeten loggen (aanvoer/retour warmtepomp en aanvoer/retour afgifte) om dit gedrag te verklaren.
Is hier een makkelijke manier voor zonder er van alles tussen te moeten sleutelen? Het potje is even leeg nu
Dat zou het nog wel eens kunnen zijn inderdaad, De LT verdeler stond namelijk qua groepen afgesteld op een Intergas Xtreme 36 CW5 met aanvoer van 45C die de hele dag door verwarmt. Die wilde wel.Somethingsin schreef op vrijdag 1 december 2023 @ 13:10:
[...]
Edit: oh, wel een kleine unit, maar een parallelbuffer, dan weet ik het niet. Misschien de buffer die vol raakt maar niet genoeg warmte kwijt kan naar het afgiftesysteem? Kan daar meer flow / hogere aanvoertemperatuur in? Meten is weten, dus die vier temperturen die @Proton_ noemde meten zou het beste zijn.
Ook de CV pomp achter het buffervat stond op 'auto adapt' met een verbruik van 7W-0,3m³/h, deze heb ik nu op stand 2 gezet met 14W-0,5m³/h
Hier trouwens wel aardig wat verbruik, en in de mist een hoop defrost natuurlijk. Maar verder vooral beneden (vvw+jaga's met fans) goed op temperatuur. Op de zolder wel vrij fris, daar hangt nog 1 radiator en 1 Jaga, maar zonder fans, en daar wordt het dus met water van pakweg 30 graden niet warm.
Iets om later nog aan te pakken. Als het zonnetje eenmaal binnenkomt warmt het wel op.
Ik heb sinds deze zomer ook een Vaillant VWL 55/3 warmtepomp. Alles zelf geïnstalleerd, alleen ik loop tegen een aantal problemen aan waar ik niet uit kom.
Vanaf het begin start alles goed op alleen na een paar uur geeft de VWS AI een melding F9998 verbindingsstoring warmtepomp. Alles gecontroleerd, nieuwe kabels getrokken naar de warmtepomp, polariteit gecheckt van de EEBUS kabels, maar die melding blijft maar komen. Het rare is dat alles wel gewoon werkt, warmtepomp wordt netjes aangestuurd thermosstaat doet het etc. Heeft iemand enig idee waardoor zit zou kunnen komen? Afgelopen maanden heeft alles prima gewerkt. Alleen geeft mijn thermosstaat en VWS AI dus altijd een foutmelding in beeld. Maar alles werkt wel gewoon zoals verwacht.
Naast dit probleem loop ik nog tegen 2 onverklaarbare dingen aan nu het kouder wordt.
Ik heb de stooklijn ingesteld op 0.8 en de min en max. aanvoertemperatuur op 25 en 45 graden. Binnentemp compensatie staat aan. Met deze kou zie ik in de thermosstaat netjes dat de gewenste aanvoer temp rond de 40-45 graden blijft en er niet bovenuit komt. Ga ik in de VWS AI kijken zie ik dat de gewenste aanvoer (bij monitoren) regelmatig op 55-56 graden staat. Vooral sochtends bij het opstarten, dus als het binnen bijv 17.5 graden is en wenstemp 20 graden. Maar het gevolg is dus dat de maximaal thermosstaat eruit klapt en alles stil valt. Na een half uur slart alles weer aan en gaat het (tot nu toe) meestal wel goed, en blijft de gewenste aanvoer temp in de VWS AI netjes onder de 45 graden.
Verder krijg ik ook de bijverwarming niet aan de praat. Ik heb de CV ketel parallel over de aanvoer staan m.b.v. een open verdeler. Deze wil ik sturen met een relais van de ZH uitgang. Alleen deze schakelt maar niet. Ik heb de temp. sensor aangesloten op de VF1 poort en deze meet de temp van de open verdeler.
In de thermostaat heb ik bi.valent punt op 7 graden gezet (om zeker te weten dat hij zou moeten schakelen) en alternatief punt staat uit. Maar ik meet geen 230VAC op zowel pin 1 als pin2 van het ZH contact. Ook kan ik nergens in de instelling of iets vinden om deze uitgang handmatig te schakelen (om ff te testen bijvoorbeeld).
Heeft iemand enig idee wat hier aan de hand kan zijn? Of iemand enig idee welke dingen ik nog kan testen op uitproberen voor bovenstaande 3 problemen? Ik heb echt geen idee meer waar het hem in kan zitten.
Mijn setup:
Warmtepomp VWL 55/3
VWS AI besturingsmodule
CV ketel (Nefit) m.b.v. open verdeler op aanvoer aangesloten.
CV ketel wordt met relais gestuurd als bijverwarming
SensoCOMFORT VRC720 thermostaat
Vaillant sensoNET Gateway VR921
Bivalentie punt is all electric en hybride is trivai. je kan ook nog alternatieve punt inschakelenNicoppp schreef op donderdag 30 november 2023 @ 19:46:
Hier draai ik op het moment met een COP van 3,0 met een 75/6 in een jaren ‘20 woning. Zit wel tegen het randje dat gas goedkoper is dan elektra met deze temperaturen. Aangezien ik een hybride opstelling heb sinds oktober heb de ik het bivalentiepunt op de VRC720 nu op 4 graden gezet, echter schakelt hij niet over op gas. Ook niet als ik het schakelpunt op 10 graden zet.
Mis ik hier een instelling of kan dit verkeerd aangesloten zijn door installateur?
Dat is de punt waar je warmtepomp uitgaat een dat hij allen op je cv gaat draaien, Dat kan je gebruiken als je geen stroom wil gebruiken als het te duur wordt
Maar met trivai gaat hij dat zelf berekenen als je je eenheid prijzen ingesteld hebt voor je gas en electra, invoeren met cent waarden )
Zie je daar je cv ketel staan?
Als hij er bij staat moet je hem via de 720 aan en uit kunnen zetten.
Is er een buffervat vat, en zo ja,zit de sensor dan op de VF1 ?
Wellicht pakt de kabel storing op, heb je afgeschermde kabel?pinooke2 schreef op zaterdag 2 december 2023 @ 13:15:
Hi Tweakers,
Ik heb sinds deze zomer ook een Vaillant VWL 55/3 warmtepomp. Alles zelf geïnstalleerd, alleen ik loop tegen een aantal problemen aan waar ik niet uit kom.
Vanaf het begin start alles goed op alleen na een paar uur geeft de VWS AI een melding F9998 verbindingsstoring warmtepomp. Alles gecontroleerd, nieuwe kabels getrokken naar de warmtepomp, polariteit gecheckt van de EEBUS kabels, maar die melding blijft maar komen. Het rare is dat alles wel gewoon werkt, warmtepomp wordt netjes aangestuurd thermosstaat doet het etc. Heeft iemand enig idee waardoor zit zou kunnen komen? Afgelopen maanden heeft alles prima gewerkt. Alleen geeft mijn thermosstaat en VWS AI dus altijd een foutmelding in beeld. Maar alles werkt wel gewoon zoals verwacht.
Op welke systeem config staat hij ingesteld? Heb je een buffer, en zoja, parallel en daarbij ook de voeler aangesloten?Naast dit probleem loop ik nog tegen 2 onverklaarbare dingen aan nu het kouder wordt.
Ik heb de stooklijn ingesteld op 0.8 en de min en max. aanvoertemperatuur op 25 en 45 graden. Binnentemp compensatie staat aan. Met deze kou zie ik in de thermosstaat netjes dat de gewenste aanvoer temp rond de 40-45 graden blijft en er niet bovenuit komt. Ga ik in de VWS AI kijken zie ik dat de gewenste aanvoer (bij monitoren) regelmatig op 55-56 graden staat. Vooral sochtends bij het opstarten, dus als het binnen bijv 17.5 graden is en wenstemp 20 graden. Maar het gevolg is dus dat de maximaal thermosstaat eruit klapt en alles stil valt. Na een half uur slart alles weer aan en gaat het (tot nu toe) meestal wel goed, en blijft de gewenste aanvoer temp in de VWS AI netjes onder de 45 graden.
En heb je de 45 graden nodig (alleen radiatoren?) Ik kan mij zo voorstellen dat als hij keihard aan de slag gaat om ijskoude radiatoren op te warmen en dus water van 18 graden terug krijgt, en "plots" lauwwarm water retour krijgt, de warmtepomp niet snel genoeg terug kan moduleren om de gewenste aanvoer stabiel te houden.
Ik ken dit relais niet, zelf niet in gebruik, maar is dit geen maakcontact (potentiaal vrij) in plaats van een contact waar spanning op komt te staan?Verder krijg ik ook de bijverwarming niet aan de praat. Ik heb de CV ketel parallel over de aanvoer staan m.b.v. een open verdeler. Deze wil ik sturen met een relais van de ZH uitgang. Alleen deze schakelt maar niet. Ik heb de temp. sensor aangesloten op de VF1 poort en deze meet de temp van de open verdeler.
In de thermostaat heb ik bi.valent punt op 7 graden gezet (om zeker te weten dat hij zou moeten schakelen) en alternatief punt staat uit. Maar ik meet geen 230VAC op zowel pin 1 als pin2 van het ZH contact. Ook kan ik nergens in de instelling of iets vinden om deze uitgang handmatig te schakelen (om ff te testen bijvoorbeeld).
Heeft iemand enig idee wat hier aan de hand kan zijn? Of iemand enig idee welke dingen ik nog kan testen op uitproberen voor bovenstaande 3 problemen? Ik heb echt geen idee meer waar het hem in kan zitten.
Mijn setup:
Warmtepomp VWL 55/3
VWS AI besturingsmodule
CV ketel (Nefit) m.b.v. open verdeler op aanvoer aangesloten.
CV ketel wordt met relais gestuurd als bijverwarming
SensoCOMFORT VRC720 thermostaat
Vaillant sensoNET Gateway VR921
Hallo allemaal, deze week had ik opnieuw deze storing. Vorige keer loste het zich vanzelf op door de WP een aantal dagen uit te schakelen. Hebben jullie ervaring met deze storing, en beter nog hoe deze opgelost kan worden?SNap890 schreef op zondag 12 maart 2023 @ 21:43:
Ik heb een hybride opstelling, met een Arotherm VWL 55/2, die sinds vandaag in storing staat.
Hij geeft een tweetal storingen aan, F.754 - ventilator uit, en F.37 - ventilatorfout.
Heeft iemand dit hier eerder bij de hand gehad? Ik lees dat dit aan de ventilator of aan de FMU printplaat kan liggen. Waar zouden de losse onderdelen besteld kunnen worden?
Ik heb/had hetzelfde probleem...Adriaan71 schreef op zaterdag 2 december 2023 @ 13:31:
[...]
Bivalentie punt is all electric en hybride is trivai. je kan ook nog alternatieve punt inschakelen
Dat is de punt waar je warmtepomp uitgaat een dat hij allen op je cv gaat draaien, Dat kan je gebruiken als je geen stroom wil gebruiken als het te duur wordt
Maar met trivai gaat hij dat zelf berekenen als je je eenheid prijzen ingesteld hebt voor je gas en electra, invoeren met cent waarden )
Bij bivalent punt schakelt de gasketel momenteel nog niet aan, omdat dat thermostaat denkt dat hij het nog alleen kan redden met de warmtepomp.
(De gasketel kan dus bijspringen, maar zal dit pas doen als de thermostaat denkt dat hij er all-electric dus niet kan geraken)
Hierbij houdt de thermostaat geen rekening met het koude/vochtige weer, waardoor je in de problemen komt met de vele defrost cycles.
2 mogelijke oplossingen:
1. Zet tijdelijk je alternatief punt op bv. 4°C, dan werkt momenteel je installatie volledig op gas (heb ik momenteel ook gedaan)
2. Zet je thermostaat op Trivai, dan neemt de gasketel over als deze denkt dat het goedkoper is, maar met dit weer heb je nog steeds geen goed gedrag...
Mijn advies dus, met dit weer dus tijdelijk je alternatief punt op bv. 4°C
[ Voor 99% gewijzigd door Infernoken op 02-12-2023 14:51 ]
Boven draai ik met vaste TA van 30°C voor de ventilo convectoren. In onze goed geisoleerde houtskelet woning warmen die snel op met die aanvoer. Lager zou nog beter zijn, maar dan starten de ventilatoren niet altijd. Vandaar 30°C vaste aanvoer.
Voor de vloerwarming draai ik met stooklijn 0.25 en standje uitgebreid. Max 32°C aanvoer.
Ik had tot nu fluistermodus geactiveerd zodat de compressor maximaal op 60% mag draaien om het pendelen tegen te gaan.
Nu het probleem dat ik vaststel:
Deze nacht heb ik gemerkt dat hij de 32°C aanvoer niet haalde door de vele defrosts en het beperkte vermogen. Gisterenavond was het lekker warm in huis na he koken dus geen warmtevraag en de warmtepomp sloeg af. Deze nacht rond 24h is er dan terug warmtevraag, maar de vloer is zijn buffer kwijt. Als gevolg was het deze ochtend maar 20.5°C in huis i.p.v. de gevraagde 21.5°C.
Nu heb ik de warmtepomp op actief gezet, 35°C max aanvoer en fluisterbedrijf uit. Ik zie hem nu pendelen als een gek. De binnen unit vraagt meer dan 50°C van de warmtepomp terwijl er maar 30-33°C naar de vloer moet gaan. En die lijkt amper te moduleren. Dat de vraag aan de warmtepomp ietsje hoger is dan wat de vraag is voor de vloer ivm menging versta ik wel, maar een delta van +- 20°C?
Hier een screenshot van hoe het er deze nacht uitzag op fluister modus. Je kan zien dat hij net wat vermogen mist en netjes defrost doet elke 55-60min.
/f/image/e9jZgbhrLtCGZZnlG8MEyeDg.png?f=fotoalbum_large)
Hier kun je mooi zien dat ik om 8h50 de fluistermodus heb uitgeschakeld. Daarna zie je de warmtepomp volgas gaan. Om 9h20 en 10h15 zie je dat ze even stopt (pendelen, geen defrost). Probeer te begrijpen waarom er zo'n absurd hoge vraag temperatuur is van de binnen unit terwijl de vloer gewoon 33°C vraagt volgens de stooklijn. De warmtepomp had toch gewoon kunnen moduleren naar 1500 à 2000W een langere run doen i.p.v. te pendelen? Werkt het anders of staat er een instelling verkeerd?
Indien er teveel op de grafiekjes staat of jullie willen iets anders zien, zeg maar en dan maak ik nieuwe screenshots.
EDIT: de energie integraal staat sinds 29/11 om 17h15 op -180° en is daar niet meer van afgeweken. Toen was de buitentemperatuur 1.5°C en binnen is alles gewoon netjes op de gewenste temperatuur gebleven tot deze nacht. Afgelopen nacht werd het -4°C. De dag er voor bleef het 0°C.
EDIT2: toch maar even de zekering er af, want ik vind het vreemd dat de energie integraal helemaal niet omhoog gaat. Misschien helpt een reset.
/f/image/XajlkXxdT42SjqsFZ4JA9G5J.png?f=fotoalbum_large)
[ Voor 5% gewijzigd door Broodro0ster op 02-12-2023 15:29 ]
30x Jinko JKM380M-6RL3 (11.4kWp) 12x oost 90° - 18x west 270°, 45° incl. | Marstek Venus 5.12kWh | Vaillant Arotherm 75/5 | Zehnder ComfoAir Q450 | Tesla Model 3 Performance 2025
Vaillant aroTHERM plus 75/6 met een EcoTec Plus VC-126 gasketel.
Momenteel dus de EcoTec Plus VC-126 laten werken voor mijn verwarming tot het meest vochtige weer weg is en dan terug naar hybride modus.
Wat valt me momenteel wel op:
Temperatuursvraag is momenteel 40°C vanuit de thermostaat...
De ketel zelf geeft op zijn schermpje aan om 40°C te leveren...
Tot zover dus in orde...
Maar!
Direct op de uitgaande leiding van de gasketel heb ik ook temperatuurssensoren zitten, en ik kan ook de aanvoer van de zone uitlezen via eBUS...
Daar kom ik maar aan 36°C, dus 4°C lager dan wat de gasketel denkt te leveren...
Is hier dus iets verkeerd? Interne sensoren van de gasketel die verkeerd gekalibreerd zijn?
Is dit gedrag normaal, of moet ik er naar laten kijken?
Daarnaast, is er een mogelijkheid om ergens een offset in te stellen ???
Ik probeer de kosten van gas en elektra goed in te stellen bij de trivai functie, zodat de CV ketel bij springt (of het overneemt) als deze goedkoper kan draaien dan de warmtepomp.Adriaan71 schreef op zaterdag 2 december 2023 @ 13:31:
[...]
Bivalentie punt is all electric en hybride is trivai. je kan ook nog alternatieve punt inschakelen
Dat is de punt waar je warmtepomp uitgaat een dat hij allen op je cv gaat draaien, Dat kan je gebruiken als je geen stroom wil gebruiken als het te duur wordt
Maar met trivai gaat hij dat zelf berekenen als je je eenheid prijzen ingesteld hebt voor je gas en electra, invoeren met cent waarden )
Het is me echter niet geheel duidelijk hoe ik de kosten goed moet invoeren.
In de handleiding van VRC700/6 staat: "voor de correcte gegevens moet u alle tarieven munteenheid per kWh opgeven. Rond de tariefgegevens tot een cijfer na de komma af. Om de in te stellen factor te krijgen, vermenigvuldigt u de waarde met 10".
Adriaan71 geeft aan "invoeren met cent waarden".
Betekent dit dan het volgende (er van uitgaande dat 1 m3 gas= 9,76 kwh):
bij een elektraprijs van € 0,357 per kwh. In te stellen factor 35x10=357
bij een gasprijs van € 1,21 per m3. In te stellen factor: (121/9,76)x10= 123
Zit ik er ergens een factor 10 naast? Wie kan wat opheldering geven?
Zit er een parallel buffervat tussen ?Broodro0ster schreef op zaterdag 2 december 2023 @ 14:45:
Ik heb iets vreemd aan de hand met mijn 75/5 split systeem. De binnen unit is een Unitower met 2 zones. Daarvoor zit op de Unitower de uitbreidingsset met evenwichtsfles. De ventiloconvectoren boven zitten op de rechtstreekse aanvoer en de vloerverwarming op het gemengde circuit.
Boven draai ik met vaste TA van 30°C voor de ventilo convectoren. In onze goed geisoleerde houtskelet woning warmen die snel op met die aanvoer. Lager zou nog beter zijn, maar dan starten de ventilatoren niet altijd. Vandaar 30°C vaste aanvoer.
Voor de vloerwarming draai ik met stooklijn 0.25 en standje uitgebreid. Max 32°C aanvoer.
Ik had tot nu fluistermodus geactiveerd zodat de compressor maximaal op 60% mag draaien om het pendelen tegen te gaan.
Nu het probleem dat ik vaststel:
Deze nacht heb ik gemerkt dat hij de 32°C aanvoer niet haalde door de vele defrosts en het beperkte vermogen. Gisterenavond was het lekker warm in huis na he koken dus geen warmtevraag en de warmtepomp sloeg af. Deze nacht rond 24h is er dan terug warmtevraag, maar de vloer is zijn buffer kwijt. Als gevolg was het deze ochtend maar 20.5°C in huis i.p.v. de gevraagde 21.5°C.
Nu heb ik de warmtepomp op actief gezet, 35°C max aanvoer en fluisterbedrijf uit. Ik zie hem nu pendelen als een gek. De binnen unit vraagt meer dan 50°C van de warmtepomp terwijl er maar 30-33°C naar de vloer moet gaan. En die lijkt amper te moduleren. Dat de vraag aan de warmtepomp ietsje hoger is dan wat de vraag is voor de vloer ivm menging versta ik wel, maar een delta van +- 20°C?
Hier een screenshot van hoe het er deze nacht uitzag op fluister modus. Je kan zien dat hij net wat vermogen mist en netjes defrost doet elke 55-60min.
[Afbeelding]
Hier kun je mooi zien dat ik om 8h50 de fluistermodus heb uitgeschakeld. Daarna zie je de warmtepomp volgas gaan. Om 9h20 en 10h15 zie je dat ze even stopt (pendelen, geen defrost). Probeer te begrijpen waarom er zo'n absurd hoge vraag temperatuur is van de binnen unit terwijl de vloer gewoon 33°C vraagt volgens de stooklijn. De warmtepomp had toch gewoon kunnen moduleren naar 1500 à 2000W een langere run doen i.p.v. te pendelen? Werkt het anders of staat er een instelling verkeerd?
Indien er teveel op de grafiekjes staat of jullie willen iets anders zien, zeg maar en dan maak ik nieuwe screenshots.
EDIT: de energie integraal staat sinds 29/11 om 17h15 op -180° en is daar niet meer van afgeweken. Toen was de buitentemperatuur 1.5°C en binnen is alles gewoon netjes op de gewenste temperatuur gebleven tot deze nacht. Afgelopen nacht werd het -4°C. De dag er voor bleef het 0°C.
EDIT2: toch maar even de zekering er af, want ik vind het vreemd dat de energie integraal helemaal niet omhoog gaat. Misschien helpt een reset.
[Afbeelding]
Zo ja, haal de sensor die erin zit eens los van het buffervat en herstart de VWZ AI eens ?
I've GoT a solution
@FranciescoFranciesco schreef op zaterdag 2 december 2023 @ 11:04:
[...]
Kan, maar het verschil t.o.v. een stooklijn /WAR zal met name afhangen van de ingestelde stooklijn. Het verschil in Ta tussen b.v. +3 en -3 graden is bij stooklijn 0.2 immers kleiner dan bij 0.6.
De WP nu continu laten draaien (via kamerbijschakeling op Actief of Inactief) is in mijn ervaring en situatie het meest gunstige voor verbruik. Het is eigenlijk verbazend wat dit doet met de benodigde Ta: die is in mijn geval deze week nog niet boven de 26,7 graden geweest en is tot nu toe voldoende om de woning stabiel op temperatuur te houden (19,1-19,2 graden). En dat voor een gerenoveerde vrijstaande woning uit 1938 die tussen de weilanden staat.
Er zijn dan op de defrosts na geen pieken. Zie de afbeelding hier onder van gisteren (VWL 75/6 en een stooklijn van 0.25). De maximum buitentemperatuur was hier gisteren +0,6, de minimum buitentemp -2,8 en de etmaal gemiddelde buitentemperatuur kwam uit op -1,2 graden. De gemiddelde vochtigheid was 93%.
[Afbeelding]
Het lijkt inderdaad te kloppen wat je aangeeft. Rond de middag de VRC70F op stand "actief" gezet en je ziet gelijk de pieken wegvallen.
Voor 12:00 stond de dag COP op 2,9 en inmiddels opgelopen naar 3,2.
Dank voor de tip
:strip_exif()/f/image/SJX1rpnyQhohneAjO5RF24ka.jpg?f=fotoalbum_large)
Heb ik ook gedaan. Maar dan op 1 of 2 graden. Dat gaat prima. Met name ook vanwege de vochtige kou. Ik wil wel zsm weer naar alleen WP schakelen. En dan WAR / actief proberen. Want met de komst van de nieuwe vv-verdeler is het gedrag veel te piekerig, ook met lagere stooklijn en lagere max aanvoertemperatuur.
[ Voor 40% gewijzigd door Heintje op 02-12-2023 19:15 ]
ECOTEC plus VHR25/32cs, Arotherm VWL 55/5 AS, Arotherm VWL 57/5 IS, Buffervat 45 ltr., VR70, Sensocomfort VRC720, Vloerverwarming 11 groepen 100m2, vrijstaand, houtskelet, hr++
@Arkor Inderdaad factor 10 fout. Je moet kwh prijs in ct invoeren.Arkor schreef op zaterdag 2 december 2023 @ 16:24:
[...]
Ik probeer de kosten van gas en elektra goed in te stellen bij de trivai functie, zodat de CV ketel bij springt (of het overneemt) als deze goedkoper kan draaien dan de warmtepomp.
Het is me echter niet geheel duidelijk hoe ik de kosten goed moet invoeren.
In de handleiding van VRC700/6 staat: "voor de correcte gegevens moet u alle tarieven munteenheid per kWh opgeven. Rond de tariefgegevens tot een cijfer na de komma af. Om de in te stellen factor te krijgen, vermenigvuldigt u de waarde met 10".
Adriaan71 geeft aan "invoeren met cent waarden".
Betekent dit dan het volgende (er van uitgaande dat 1 m3 gas= 9,76 kwh):
bij een elektraprijs van € 0,357 per kwh. In te stellen factor 35x10=357
bij een gasprijs van € 1,21 per m3. In te stellen factor: (121/9,76)x10= 123
Zit ik er ergens een factor 10 naast? Wie kan wat opheldering geven?
Hier gasprijs € 1,32 per m3 , (132/9,76) = 13,52 ct ingevoerd 14
Wanneer ik me begin te ergeren aan het aantal defrosts verlaag ik de gasprijs. Zo kan ik prima overschakelen naar alleen CV bedrijf of hybride
Volgens mij klopt jouw berekening. Het gaat uiteindelijk om de factor in kWh. De uitkomst van jouw som laat zien dat de COP minstens 2,9 moet zijn om gunstiger met de WP dan met de gasketel te stoken.Arkor schreef op zaterdag 2 december 2023 @ 16:24:
[...]
Ik probeer de kosten van gas en elektra goed in te stellen bij de trivai functie, zodat de CV ketel bij springt (of het overneemt) als deze goedkoper kan draaien dan de warmtepomp.
Het is me echter niet geheel duidelijk hoe ik de kosten goed moet invoeren.
In de handleiding van VRC700/6 staat: "voor de correcte gegevens moet u alle tarieven munteenheid per kWh opgeven. Rond de tariefgegevens tot een cijfer na de komma af. Om de in te stellen factor te krijgen, vermenigvuldigt u de waarde met 10".
Adriaan71 geeft aan "invoeren met cent waarden".
Betekent dit dan het volgende (er van uitgaande dat 1 m3 gas= 9,76 kwh):
bij een elektraprijs van € 0,357 per kwh. In te stellen factor 35x10=357
bij een gasprijs van € 1,21 per m3. In te stellen factor: (121/9,76)x10= 123
Zit ik er ergens een factor 10 naast? Wie kan wat opheldering geven?
Overigens denk ik dat 9 een realistischere factor is voor de omrekening van m3 naar kWh. Dan zou je krijgen:
Gas: 121 cent/m3= 13,4 cent per kWh*10=134
Stroom: 35,7 cent per kWh*10=357
Het omslagpunt is dan 357/134=COP van 2,7
Het kWh tarief welke je voor gas invoert moet logischerwijs lager liggen dan voor stroom. Anders zal het immers nooit voordeliger kunnen zijn om op gas te verwarmen (minimale COP elektrisch kun je op 1 stellen).
Op begrijp ik jou reactie verkeerd?
Nee, mijn setup is zonder parallel buffervat. Het is een Unitower met de L10 en L11 uitbreidingset, dus met evenwichtfles om 2 aparte circuits aan te sturen.roelke schreef op zaterdag 2 december 2023 @ 16:58:
[...]
Zit er een parallel buffervat tussen ?
Zo ja, haal de sensor die erin zit eens los van het buffervat en herstart de VWZ AI eens ?
Nadat ik de zekering heb afgelegd en de boel heb laten herstarten, lijkt het gedrag voorlopig iets beter te zijn. Hij wil in elk geen 50-55°C meer maken. Hij vraagt nu gewoon 31-33°C en heel even 37° toen het in de badkamer naar 23°C moest rond 18h. Ik ben benieuwd hoe het deze nacht zal verder verlopen.
De integraal blijft wel zeer laag, maar hij hangt er rond de -110 a -140 en ik zie hem wel lichtjes variëren i.p.v. dat hij vast zit op -180.
30x Jinko JKM380M-6RL3 (11.4kWp) 12x oost 90° - 18x west 270°, 45° incl. | Marstek Venus 5.12kWh | Vaillant Arotherm 75/5 | Zehnder ComfoAir Q450 | Tesla Model 3 Performance 2025
@FranciescoFranciesco schreef op zaterdag 2 december 2023 @ 19:31:
@atimmerman denk het niet, zie mijn bovenstaande bericht. Vaillant maakt een berekening op basis van het verwachte rendement en zal dan op basis van de ingevoerde tarieven bepalen welke verwarmingsmethode financieel het gunstigste is.
Het kWh tarief welke je voor gas invoert moet logischerwijs lager liggen dan voor stroom. Anders zal het immers nooit voordeliger kunnen zijn om op gas te verwarmen (minimale COP elektrisch kun je op 1 stellen).
Op begrijp ik jou reactie verkeerd?
Ja, ik denk dat je me niet goed begrijpt. Voor de gasprijs geeft ik dus bovengenoemde getal van 14ct in. Voor het enkel tarief geef ik mn kWh prijs van 32 ct. Jij voert een factor 10 hoger in, dat kan in de berekening hetzelfde resultaat geven , maar mogelijk toch niet, ik weet niet met wat voor format ze intern rekenen. Voor mij werkt dit invoerformat echter.
Concreet betekent het dat de tarieven (gas en stroom) die @Arkor berekent had correct zijn.
Jouw ReturnTemp is zelfs lager dan dat. Voor mij zijn die ook te koud voor comfort, want bij 28 graden voel ik de vloer nog steeds koud.Proton_ schreef op zaterdag 2 december 2023 @ 10:46:
[...]
Met dit weer ca 26/27 en hij draait nu ononderbroken (run van 28 uur nu, alleen met defrosts tussendoor).
Qua defrosts is 40 minuten de minimale tijd vermoed ik en wordt hij langer als de verdampertemperatuur niet te veel gaat afwijken van de luchttemperatuur.
https://snapshots.raintan...xGz7dJ2SxwnaYhEaXMkKFp6bz
Hoe krijg je die mooie EvaporationTemp cycles? In mijn geval:
/f/image/fIDZworYylGwxhHE8tXbkLUF.png?f=fotoalbum_large)
Ik ben van plan de behuizing van de buitenunit los te schroeven en de lamellen schoon te maken met een persluchtpistool.Gramser schreef op zaterdag 2 december 2023 @ 11:51:
[...]
Wat openmaken? Ik heb het over de lamellen aan de achterkant, die bevriezen. De paar blaadjes daar tegenaan maak ik me niet zo druk over…
Dank Adriaan71, ik ben weer een stapje verder. Stroomprijzen zijn ingevuld en staat op trivai. Enige punt is dat de warmtepomp nu afslaat maar de CV niet aanslaat. Nu dus geen warmte terwijl alle overige instelling volgens mij goed staan als ik de handleiding volg.Adriaan71 schreef op zaterdag 2 december 2023 @ 13:31:
[...]
Bivalentie punt is all electric en hybride is trivai. je kan ook nog alternatieve punt inschakelen
Dat is de punt waar je warmtepomp uitgaat een dat hij allen op je cv gaat draaien, Dat kan je gebruiken als je geen stroom wil gebruiken als het te duur wordt
Maar met trivai gaat hij dat zelf berekenen als je je eenheid prijzen ingesteld hebt voor je gas en electra, invoeren met cent waarden )
Kan het zijn dat de boel verkeerd is aangesloten? Ik zit met een intergas ketel die aanvankelijk bleef draaien waarvoor de installateur terug moest komen om een zoneklep te installeren. Kennelijk werkte hij bij het registreren van flow, maar lijkt nu alsof hij daarmee helemaal niet meer aangaat.
Installateur komt dinsdag gelukkig maar met hoog verbruik hoop ik dat jullie al kunnen helpen mocht het gewoon een instelling zijn. Zo niet dan laat ik de warmtepomp nog maar 2 dagen aan staan. Maar draait nu op 1,5kwh met pieken van 3kwh. Stevig verbruik.
Bij een niet Vaillant ketel moet er een aan uit contact tussen en een e-bus koppelaar ( ook bij Vaillant ketel een e-bus koppelaar )Nicoppp schreef op zondag 3 december 2023 @ 08:10:
[...]
Dank Adriaan71, ik ben weer een stapje verder. Stroomprijzen zijn ingevuld en staat op trivai. Enige punt is dat de warmtepomp nu afslaat maar de CV niet aanslaat. Nu dus geen warmte terwijl alle overige instelling volgens mij goed staan als ik de handleiding volg.
Kan het zijn dat de boel verkeerd is aangesloten? Ik zit met een intergas ketel die aanvankelijk bleef draaien waarvoor de installateur terug moest komen om een zoneklep te installeren. Kennelijk werkte hij bij het registreren van flow, maar lijkt nu alsof hij daarmee helemaal niet meer aangaat.
Installateur komt dinsdag gelukkig maar met hoog verbruik hoop ik dat jullie al kunnen helpen mocht het gewoon een instelling zijn. Zo niet dan laat ik de warmtepomp nog maar 2 dagen aan staan. Maar draait nu op 1,5kwh met pieken van 3kwh. Stevig verbruik.
Beneden vvw, boven radiatoren, stooklijn 0,35 (langdurig foutcode f.820, installateur is langzaam)
:strip_exif()/f/image/tLdJjn8fQJZPlUzrLSMokEZ0.jpg?f=fotoalbum_large)
Stroom gaat wel gelijkmatig (dit is alles in huis, ook de afwasmachine vannacht en waterkoker in de ochtend)
:strip_exif()/f/image/tPYhYQ9LJHphWpQBIuVUpNZO.jpg?f=fotoalbum_large)
Een paar dagen geleden was het de bedoeling om een legionellarun (via script) te doen. Na 4 runs van een uur was het water nog steeds maar 51 graden, maar de aanvoer is ook nooit warm genoeg geweest. Nog even uitzoeken wat daar misgaat.
De VR 32/3 voor cv ketel en de VR32B voor cascade warmtepomp of icm eloblock Elektrische cv ketelwesleybouwens schreef op zondag 3 december 2023 @ 10:57:
Wat raden jullie aan voor een ebus koppelaar?
:strip_exif()/f/image/GwTtKC9VnykhJd357LKzuvqH.jpg?f=fotoalbum_large)
Is dit verbruik normaal voor zo’n dag en kan ik misschien wat anders instellen?
Beneden heb ik nu de vloerverwarming op actief gezet i.p.v. uitgebreid. Boven op de ventilo's wel nog steeds uitgebreid omdat het anders veel te warm wordt.
Ik zie de wel dat hij soms met een idioot hoge piek opstart om dan zijn wens temperatuur te overshooten en dan valt hij even uit om daarna op een lager vermogen terug op te starten. Geen idee waarom hij dit zo doet en niet gewoon rustiger opstart...
/f/image/cJq3MCLcwPHvx06idq8OHQd0.png?f=fotoalbum_large)
30x Jinko JKM380M-6RL3 (11.4kWp) 12x oost 90° - 18x west 270°, 45° incl. | Marstek Venus 5.12kWh | Vaillant Arotherm 75/5 | Zehnder ComfoAir Q450 | Tesla Model 3 Performance 2025
Ik had hetzelfde probleem. Na veel troubleshooten kwam ik erachter dat ik het contact VF1 aangesloten moest hebben!pinooke2 schreef op zaterdag 2 december 2023 @ 13:15:
Verder krijg ik ook de bijverwarming niet aan de praat. Ik heb de CV ketel parallel over de aanvoer staan m.b.v. een open verdeler. Deze wil ik sturen met een relais van de ZH uitgang. Alleen deze schakelt maar niet. Ik heb de temp. sensor aangesloten op de VF1 poort en deze meet de temp van de open verdeler.
In de thermostaat heb ik bi.valent punt op 7 graden gezet (om zeker te weten dat hij zou moeten schakelen) en alternatief punt staat uit. Maar ik meet geen 230VAC op zowel pin 1 als pin2 van het ZH contact. Ook kan ik nergens in de instelling of iets vinden om deze uitgang handmatig te schakelen (om ff te testen bijvoorbeeld).
Heeft iemand enig idee wat hier aan de hand kan zijn? Of iemand enig idee welke dingen ik nog kan testen op uitproberen voor bovenstaande 3 problemen? Ik heb echt geen idee meer waar het hem in kan zitten.
Mijn setup:
Warmtepomp VWL 55/3
VWS AI besturingsmodule
CV ketel (Nefit) m.b.v. open verdeler op aanvoer aangesloten.
CV ketel wordt met relais gestuurd als bijverwarming
SensoCOMFORT VRC720 thermostaat
Vaillant sensoNET Gateway VR921
Had deze de eerste week al eraf gehaald omdat de WP te hoog in verbruik bleef, en ik ergens in deze draad van Proton gelezen had over een bug in het systeem. WP draaide sindsdien ook daadwerkelijk beter zonder deze sensor, maar contact ZH schakelt dan dus niet het relais om de CV-ketel aan te zetten.
Vaillant AroTHERM plus 55/6 hybride
Dat zou kunnen, nu je het zegt, hij loopt langs mn pv omvormer naar de wp toe. Maar geen afgeschermde kabel idd. Kan daar nog eens naar kijken._ferry_ schreef op zaterdag 2 december 2023 @ 13:39:
[...]
Wellicht pakt de kabel storing op, heb je afgeschermde kabel?
Systeemconfig staat op 8. En heb geen buffer. De VF1 sensor en maximaal thermosstaat zitten op de open verdeler. Nee heb vv door de hele woning (droogbouwsysteem, dus warmt binnen een uurtje op). Die 45 graden heb ik nodig om binnen redelijke tijd de woning op te warmen met dit weer. Om hem op temp te houden is 35 graden prima._ferry_ schreef op zaterdag 2 december 2023 @ 13:39:
[...]
Op welke systeem config staat hij ingesteld? Heb je een buffer, en zoja, parallel en daarbij ook de voeler aangesloten?
En heb je de 45 graden nodig (alleen radiatoren?) Ik kan mij zo voorstellen dat als hij keihard aan de slag gaat om ijskoude radiatoren op te warmen en dus water van 18 graden terug krijgt, en "plots" lauwwarm water retour krijgt, de warmtepomp niet snel genoeg terug kan moduleren om de gewenste aanvoer stabiel te houden.
Ik weet niet hoe snel de warmtepomp kan moduleren? Maar het water warmt op met ca. 8K als hij op vol vermogen draait. Dus hij moet wel een aantal keer circuleren voordat hij richting de 50 graden gaat.
Het is trouwens ook de gewenste aanvoer temp die in de VWS AI op 55 staat. De actuele aanvoer temp haalt het nu niet eens meer. Maar toen het buiten rond de 5 graden was ging de daadwerkelijke temp wel richting de 50/60 graden.
Ik bedoel de ZH uitgang op de VWS AI. Deze heeft volgens_ferry_ schreef op zaterdag 2 december 2023 @ 13:39:
[...]
Ik ken dit relais niet, zelf niet in gebruik, maar is dit geen maakcontact (potentiaal vrij) in plaats van een contact waar spanning op komt te staan?
dit voorbeeld van vaillant gewoon 230VAC. Ik heb trouwens ook het alternatief punt op 7 graden gezet, en ik zie dan dat gelijk de warmtepomp uitschakelt en de statuscode naar S518 veranderd. Maar ik meet dus niks op de ZH uitgang. Geen 230, ook niks meer doorpiepen etc. Dus is hij dan niet vrijgegeven? Kunnen jullie bijvoorbeeld bijverwarming bij sensorwerking/test ook in/uit schakelen? Want de multifuntionele uitgangen kan ik daar wel gewoon testen.
:strip_exif()/f/image/02bFzv8R3RgkkBumpV0i6PkX.jpg?f=fotoalbum_large)
Dat van de aanvoertemp lijkt hetzelfde probleem te zijn als dat ik heb. Hij schiet ook naar de 55 graden. Volgens mij gebeurd dit alleen als er een groot verschil is in de setpoint van de kamertemp en de actuele kamer temp. Want als de woning is opgewarmt zakt de gewenste aanvoertemp naar temperaturen die netjes bij de stooklijn in de buurt liggenBroodro0ster schreef op zaterdag 2 december 2023 @ 14:45:
Ik heb iets vreemd aan de hand met mijn 75/5 split systeem. De binnen unit is een Unitower met 2 zones. Daarvoor zit op de Unitower de uitbreidingsset met evenwichtsfles. De ventiloconvectoren boven zitten op de rechtstreekse aanvoer en de vloerverwarming op het gemengde circuit.
Boven draai ik met vaste TA van 30°C voor de ventilo convectoren. In onze goed geisoleerde houtskelet woning warmen die snel op met die aanvoer. Lager zou nog beter zijn, maar dan starten de ventilatoren niet altijd. Vandaar 30°C vaste aanvoer.
Voor de vloerwarming draai ik met stooklijn 0.25 en standje uitgebreid. Max 32°C aanvoer.
Ik had tot nu fluistermodus geactiveerd zodat de compressor maximaal op 60% mag draaien om het pendelen tegen te gaan.
Nu het probleem dat ik vaststel:
Deze nacht heb ik gemerkt dat hij de 32°C aanvoer niet haalde door de vele defrosts en het beperkte vermogen. Gisterenavond was het lekker warm in huis na he koken dus geen warmtevraag en de warmtepomp sloeg af. Deze nacht rond 24h is er dan terug warmtevraag, maar de vloer is zijn buffer kwijt. Als gevolg was het deze ochtend maar 20.5°C in huis i.p.v. de gevraagde 21.5°C.
Nu heb ik de warmtepomp op actief gezet, 35°C max aanvoer en fluisterbedrijf uit. Ik zie hem nu pendelen als een gek. De binnen unit vraagt meer dan 50°C van de warmtepomp terwijl er maar 30-33°C naar de vloer moet gaan. En die lijkt amper te moduleren. Dat de vraag aan de warmtepomp ietsje hoger is dan wat de vraag is voor de vloer ivm menging versta ik wel, maar een delta van +- 20°C?
Hier een screenshot van hoe het er deze nacht uitzag op fluister modus. Je kan zien dat hij net wat vermogen mist en netjes defrost doet elke 55-60min.
[Afbeelding]
Hier kun je mooi zien dat ik om 8h50 de fluistermodus heb uitgeschakeld. Daarna zie je de warmtepomp volgas gaan. Om 9h20 en 10h15 zie je dat ze even stopt (pendelen, geen defrost). Probeer te begrijpen waarom er zo'n absurd hoge vraag temperatuur is van de binnen unit terwijl de vloer gewoon 33°C vraagt volgens de stooklijn. De warmtepomp had toch gewoon kunnen moduleren naar 1500 à 2000W een langere run doen i.p.v. te pendelen? Werkt het anders of staat er een instelling verkeerd?
Indien er teveel op de grafiekjes staat of jullie willen iets anders zien, zeg maar en dan maak ik nieuwe screenshots.
EDIT: de energie integraal staat sinds 29/11 om 17h15 op -180° en is daar niet meer van afgeweken. Toen was de buitentemperatuur 1.5°C en binnen is alles gewoon netjes op de gewenste temperatuur gebleven tot deze nacht. Afgelopen nacht werd het -4°C. De dag er voor bleef het 0°C.
EDIT2: toch maar even de zekering er af, want ik vind het vreemd dat de energie integraal helemaal niet omhoog gaat. Misschien helpt een reset.
[Afbeelding]
Hey ja dat had ik idd ook al gelezen hier. Alleen ik heb dus gewoon een temp sensor op de VF1 zitten. Als ik heb loshaal krijg ik ook direct een foutmelding. Kun je ergens in de instellingen zien of het ZH contact is vrijgegeven? Kan dus niet uitsluiten of het een instellingen issue is, misschien toch iets hardwarematigs.Marco_Bu schreef op zondag 3 december 2023 @ 13:43:
[...]
Ik had hetzelfde probleem. Na veel troubleshooten kwam ik erachter dat ik het contact VF1 aangesloten moest hebben!
Had deze de eerste week al eraf gehaald omdat de WP te hoog in verbruik bleef, en ik ergens in deze draad van Proton gelezen had over een bug in het systeem. WP draaide sindsdien ook daadwerkelijk beter zonder deze sensor, maar contact ZH schakelt dan dus niet het relais om de CV-ketel aan te zetten.
Je kunt inderdaad nergens in de instellingen terugvinden of het ZH contact vrijgegeven is of niet.
(Ik had tijdens mijn troubleshooten ook de MA1en 2 en ME zitten schakelen in het menu tijdens dezelfde zoektocht naar het ZH contact.)
Vaillant AroTHERM plus 55/6 hybride
Heeft de evenwichtsfles een eigen temperatuursensor bovenin ?Broodro0ster schreef op zaterdag 2 december 2023 @ 19:32:
[...]
Nee, mijn setup is zonder parallel buffervat. Het is een Unitower met de L10 en L11 uitbreidingset, dus met evenwichtfles om 2 aparte circuits aan te sturen.
Nadat ik de zekering heb afgelegd en de boel heb laten herstarten, lijkt het gedrag voorlopig iets beter te zijn. Hij wil in elk geen 50-55°C meer maken. Hij vraagt nu gewoon 31-33°C en heel even 37° toen het in de badkamer naar 23°C moest rond 18h. Ik ben benieuwd hoe het deze nacht zal verder verlopen.
De integraal blijft wel zeer laag, maar hij hangt er rond de -110 a -140 en ik zie hem wel lichtjes variëren i.p.v. dat hij vast zit op -180.
Wat ik heb zien gebeuren is dat als de warmtepomp zijn gewenste flowtemperatuur niet bereikt in het systeem (in mijn geval de temperatuur in de parallel buffer) hij het warmtepomp setpoint gaat verhogen (ondanks dat de warmtepomp niet meer energie kan leveren door defrots, fluisterbedrijf enz.) Waardoor je uiteindelijk inderdaad een setpoint van >50 graden hebt en hele gekke problemen krijgt.
Ik heb uiteindelijk inderdaad VF1 losgehaald en daarmee het probleem "opgelost". Ik denk dat in jou geval de WP deze sensor wel vereist.
De hybride regeling heb ik vervolgens zelf geprogrammeerd. (maar nog niet nodig gehad). .
I've GoT a solution
Je zal er niet veel aan kunnen veranderen, komt door de 10kw op 3fase, je instellingen staan goed misschien stooklijn iets lagerLink123 schreef op zondag 3 december 2023 @ 12:00:
Hier gisteren (2 dec) ong 55kwh verbruik waarvan ong 45kwh voor de wp. Ik heb hier een 105/6 draaien die ong 125m2 met vloerverwarming moet stoken. De instellingen zijn zo. 20 gr continu en dit: de Max stond op 50 die heb ik net op 40 gezet)
[Afbeelding]
Is dit verbruik normaal voor zo’n dag en kan ik misschien wat anders instellen?
Maar waarom 10kw op 125m2 vv. Dat had een 7kw ook wel warm gehouden en dan had je een lager modulatie gehad dan nu het geval is
Hoe gedraagt de pomp zich rond de 10 graden , kan hij nog wel zijn vermogen kwijt
Ik had gisteren met een 125/5 zo'n 39.9 kWh verbruikt voor de WP om het huis op 20.8 te houden. Er zaten 6 defrosts bij (4.9 kWh aan warmte ontrokken aan het CV water), de Ta was zo rond de 30oC.Link123 schreef op zondag 3 december 2023 @ 12:00:
Hier gisteren (2 dec) ong 55kwh verbruik waarvan ong 45kwh voor de wp. Ik heb hier een 105/6 draaien die ong 125m2 met vloerverwarming moet stoken. De instellingen zijn zo. 20 gr continu en dit: de Max stond op 50 die heb ik net op 40 gezet)
Is dit verbruik normaal voor zo’n dag en kan ik misschien wat anders instellen?
Er werd met de 39.9 kWh electriciteit zo'n 153.2 kWh warmte opgewekt (COP 3.84) bij een gemiddelde buiten temperatuur van -0.07oC
3200 Wp OZO+10000 Wp ZZW+3200 Wp WNW - Daikin 4MXM68N + 3 x FTXM20M2V1B + FTXA50A2V1BT - Vaillant AroTherm 125/5 & Boiler VIH RW 300/3 MR
Dag Adriaan, we stoken eigenlijk mn beneden. de hele woning is 250m2. dus als we boven willen stoken dan kan dat nog, vandaar wat overcapaciteit genomen. bij 10 gr. eigenlijk geen probleem. ik zal eens proberen de stooklijn een tandje lager te zetten en kijken of t warm blijft. eerst wacht ik nog ff af hoe de installatie reageert op max 40 gr. ipv 50.Adriaan71 schreef op zondag 3 december 2023 @ 14:42:
[...]
Je zal er niet veel aan kunnen veranderen, komt door de 10kw op 3fase, je instellingen staan goed misschien stooklijn iets lager
Maar waarom 10kw op 125m2 vv. Dat had een 7kw ook wel warm gehouden en dan had je een lager modulatie gehad dan nu het geval is
Hoe gedraagt de pomp zich rond de 10 graden , kan hij nog wel zijn vermogen kwijt
Ik heb een arotherm plus vwl 55/6. Weet iemand of ik de pompsnelheid van de warmtepomp kan verhogen? Mijn vloerverwarming haalt een delta t van meer dan 10 graden. Terwijl er al 860 liter per uur doorheen gaat. Is een pomploze verdeler. Wel met een 1 inch doorgang
[ Voor 11% gewijzigd door wouter_tw op 03-12-2023 19:55 ]
Maar de pomp kan harder, op de binnenunit (VWZ blauw scherm) kan je de pomp van Auto af halen, zie handleiding.
Het ik-wil-een-warmtepomp FAQ topic- '23 MG5, douchen met wtw en Auer Edel Eau, verwarming met Vaillant Arotherm Plus.
Vaillant aroTHERM+ VWL75/6 A
sensocomfort Vr720
Ik heb geen ervaring met warmtepompen, maar heb wel geduld en durf.
Na de configuratie doorlopen te hebben krijg ik de volgende foutmelding:
Signaal buitentemperatuur - Sensor ongeldig.
Moet ik ergens nog iets uitschakelen/configureren of dient er nog een sensor aangesloten te worden?
bij de thermostaat in de doos zat/zit een buitentemperatuursensor als het goed is.maanlander69 schreef op zondag 3 december 2023 @ 20:55:
Dit weekend een Vaillant Arotherm plus Monoblock aangesloten icm vloerverwarming:
Vaillant aroTHERM+ VWL75/6 A
sensocomfort Vr720
Ik heb geen ervaring met warmtepompen, maar heb wel geduld en durf.
Na de configuratie doorlopen te hebben krijg ik de volgende foutmelding:
Signaal buitentemperatuur - Sensor ongeldig.
Moet ik ergens nog iets uitschakelen/configureren of dient er nog een sensor aangesloten te worden?
WP Vaillant VWL75/6 A 230V | Boiler VIH RW 300/3 MR | 27 x 405 ZZO= 10.935 op Solar Edge 9 kW 3 fasen omvormer | Vent: Zehnder Q600 ERV
De thermostaat (VRC720) is optioneel, een besturingsmodule altijd nodig i.c.m. de aroTHERM PLUS.
Misschien dat hij op "vaste waarde" wel werkt. Zonder VRC720 heb ik ook zonder sensor wel weersafhankelijk met de VWZ gedraaid, maar feedback vanuit huis is uiteindelijk wel wenselijk.
Het ik-wil-een-warmtepomp FAQ topic- '23 MG5, douchen met wtw en Auer Edel Eau, verwarming met Vaillant Arotherm Plus.
Pomp kan echter niet harder, 35 en 55 gaan tot max 860 l/uur. 75 gaat naar 1205 en de 105 en 125 gaan naar 2065 l/uur. Althans volgens de specsheet.Proton_ schreef op zondag 3 december 2023 @ 20:51:
@wouter_tw Dat is wel veel, iets klopt er dan niet. 860 liter per uur * 10K = 10 kW, dat lukt de 55/6 niet rond het vriespunt.
Maar de pomp kan harder, op de binnenunit (VWZ blauw scherm) kan je de pomp van Auto af halen, zie handleiding.
Is die sensor überhaupt nodig/nuttig bij een opstelling zonder cv-ketel en met een enkele ongemengde cv-kring (serieel buffervat voor de vorm, maar verder alleen een pijpje naar en van de vloerverwarming)?
-'sin
Ik denk dat je geljk hebt en dat de sensor niet voor de regeling gebruikt wordt.
Het ik-wil-een-warmtepomp FAQ topic- '23 MG5, douchen met wtw en Auer Edel Eau, verwarming met Vaillant Arotherm Plus.
Bij een stooklijn van 0.35 wordt een aanvoertemperatuur van 40 graden pas bereikt als het kouder is dan -15 graden (bij 20 graden kamertemperatuur).Link123 schreef op zondag 3 december 2023 @ 19:43:
[...]
Dag Adriaan, we stoken eigenlijk mn beneden. de hele woning is 250m2. dus als we boven willen stoken dan kan dat nog, vandaar wat overcapaciteit genomen. bij 10 gr. eigenlijk geen probleem. ik zal eens proberen de stooklijn een tandje lager te zetten en kijken of t warm blijft. eerst wacht ik nog ff af hoe de installatie reageert op max 40 gr. ipv 50.
Even aangenomen dat het bij jou nog niet zo koud geweest is, zal de verlaging van max 50 naar 40 dus geen invloed op het stroomverbruik van nu moeten geven.
/f/image/yJGTmG8bCxF9HoGIAhvw8dyd.png?f=fotoalbum_large)
Haal hem maar eens van auto af en op 100% - tadaaaKryTech schreef op zondag 3 december 2023 @ 21:05:
[...]
Pomp kan echter niet harder, 35 en 55 gaan tot max 860 l/uur. 75 gaat naar 1205 en de 105 en 125 gaan naar 2065 l/uur. Althans volgens de specsheet.
WP Vaillant VWL75/6 A 230V | Boiler VIH RW 300/3 MR | 27 x 405 ZZO= 10.935 op Solar Edge 9 kW 3 fasen omvormer | Vent: Zehnder Q600 ERV
Er staat een datum en tijdstip bij de bij de foutmelding. Bij mij staat hij ook in de fouthistorie op de dag van in-bedrijf-stellen.Kees_frl schreef op zondag 3 december 2023 @ 20:57:
[...]
bij de thermostaat in de doos zat/zit een buitentemperatuursensor als het goed is.
Met de ebus informatie in HomeAssistant ontvang ik ook een status van de dcf module. Die staat op actief. Wintertijdomschakeling is ook probleemloos verlopen.
Ik heb nog geen manier gevonden om de fouthistorie leeg te maken.
Hij wordt wel degelijk voor de regeling gebruikt, helaas. M’n aanvoer vanuit de warmtepomp is steevast hoger dan de vf1, die doorgaans aardig overeenkomt met de gewenste aanvoertemperatuur (ik vond het al wat gek dat ik met stooklijn 0,15 wegkwam gezien de koudebruggen in de vloer hier)Proton_ schreef op zondag 3 december 2023 @ 21:07:
@Somethingsin ligt aan je systeemschema, zie ook de installatiebundel.
Ik denk dat je geljk hebt en dat de sensor niet voor de regeling gebruikt wordt.
Edit: wat bedoel je trouwens met installatiebundel? In het simpelste schema in de handleiding van de 720f zie ik geen sysflow staan, als je dat bedoelt
[ Voor 12% gewijzigd door Somethingsin op 03-12-2023 21:14 ]
-'sin
ah ja dat heb ik in het begin ook paar keer gehad. Fouten eens gerest en nooit meer last van gehad.aj_vdw schreef op zondag 3 december 2023 @ 21:09:
[...]
Er staat een datum en tijdstip bij de melding. Bij mij staat hij ook in de fouthistorie op de dag van inbedrijfstellen.
Met de ebus informatie in HomeAssistant ontvang ik ook een status van de dcf module. Die staat op actief. Wintertijdomschakeling is ook probleemloos verlopen.
Ik heb nog geen manier gevonden om de fouthistorie leeg te maken.
WP Vaillant VWL75/6 A 230V | Boiler VIH RW 300/3 MR | 27 x 405 ZZO= 10.935 op Solar Edge 9 kW 3 fasen omvormer | Vent: Zehnder Q600 ERV
En stooklijn navenant omhoog.
Het ik-wil-een-warmtepomp FAQ topic- '23 MG5, douchen met wtw en Auer Edel Eau, verwarming met Vaillant Arotherm Plus.
Vandaag veel defrosts. Is bij jullie niet anders denk ik? Denk al wel bijna 10 gehad vandaag
De 55/6 kan 6.2 kw leveren bij -7/35 toch. Maar ik zie hem soms op 100% modulatie staan bij nu 0/35. Weet iemand hoe dit kan. Ik bereken de afgifte op iets meer dan 4 KW. Dan trekt die al vol vermogen zo lijkt het
Kan ook door vele defrosten komen. Soms wel meerdere keren per uur lijkt het. Zijn er meer mensen die dit zo vaak hebben?
[ Voor 10% gewijzigd door wouter_tw op 03-12-2023 21:37 ]
Moet ik eerst vinden waar die zit…Proton_ schreef op zondag 3 december 2023 @ 21:12:
@Somethingsin ah, dan is dat eenvoudig te verhelpen: sensor loshalen op de VWZ
En stooklijn navenant omhoog.
-'sin
Bij de VRC720 zit inderdaad een VRC DCF 9535. Ik kon in de documentatie niet zien waar ik deze op de Warmtepomp kom aansluiten. De VWZ Ai heb ik niet. Die ga ik bestellen. Bedankt.Franciesco schreef op zondag 3 december 2023 @ 21:01:
@maanlander69 je hebt hopelijk ook een besturingsmodule (VWZ Ai Plus of de MEH97/6) geïnstalleerd?
De thermostaat (VRC720) is optioneel, een besturingsmodule altijd nodig i.c.m. de aroTHERM PLUS.
Voor standaard vragen zoals "Hoeveel kW heb ik nodig?" etc lees eerst eens Het ik-wil-een-warmtepomp FAQ topic