WP Vaillant VWL75/6 A 230V | Boiler VIH RW 300/3 MR | 27 x 405 ZZO= 10.935 op Solar Edge 9 kW 3 fasen omvormer | Vent: Zehnder Q600 ERV
Kijk eens naar iDm, wij hebben de A3-11, buitenunit is fluisterstil. De compressor zit in de binnenunit, deze staat bij ons in de ruimte waar wasmachine en droger staan en is goed geïsoleerd.Oscar SoS schreef op woensdag 18 augustus 2021 @ 20:48:
Voor mij is geluid een extreem belangrijke factor, vanwege monumentaal pand weinig plek waar ik de buiten-unit kwijt kan. Dacht eerst dat ik meer mogelijkheden had, maar gemeente denkt daar anders over. Nu kom ik op 1 á 2 meter van een raam van de buren uit als locatie. Daarom nu naar de vaillants aan het kijken.
Als ik nu een vwl 105/6 a neem en altijd in stille modus draai, heb ik volgens mij voldoende capaciteit. Nadeel is dan volgens mij dat in laagste modulerende stand wat veel vermogen heb.
Andere optie 2 x vwl 55/6 a naast elkaar, ook altijd in stille stand.
Situatie:
Woning van 1902, zeer goed na geisoleerd. Warmteverlies berekening geeft 5300w bij -10
30w/m2
Woning is 180 m2, waarvan 160m2 voorzien van vloerverwarming. Groepen van 60m1, buis 20x2. Geen andere verwarming.
Tapwater wordt een buffervat van 500liter, ivm groot bad, stortdouche in 2 badkamers. Denk dat dit dan de vaillant vih sw 500/3 mr wordt, om alles bij 1 merk te houden en zo garantie en onderhoud makkelijk te houden.
Willen jullie eens meedenken over mijn situatie?
Is het mogelijk altijd stille modus te draaien?
Nog andere nadelen?
Alle drie:Kees_frl schreef op donderdag 19 augustus 2021 @ 13:52:
[...]
Wij hebben voor onze woning een warmteverlies berekening laten uitvoeren. Denk dat we qua vloerverwarming inclusief zolder kamers op 240m2 meter zitten. Hoewel meter vloerverwarming dat wordt weet ik nog niet.
Uit die berekening kwam 7,2 kw bij -10.
Moet ik dan letten op die kw behoefte of meters vloerverwarming en aanvoertemperatuur?
- te weinig vermogen WP, kan je de verliezen van je woning niet compenseren => koud binnen.
- te weinig afgifte vloer, hoge temperatuur nodig om het huis warm te krijgen => lage COP
- te hoge aanvoertemperatuur => lage COP, hogere elektriciteitsrekening.
Vraag voor je vloer aanvoer 35 retour 29, laat daar je afgifte van 7,2kW op uitlijnen. En als het heel goed geisoleerd is op aanvoer 30 en afvoer 25.
[ Voor 4% gewijzigd door Dapdodo op 19-08-2021 14:42 ]
Ik heb een goed geïsoleerde woning van 2020 met vloerverwarming op alle verdiepingen en kan het huis gewoon warm houden met water van 25 graden. Alleen bij strenge vorst loopt de watertemperatuur naar 26 graden. Binnentemperatuur is dan 21 graden.Kees_frl schreef op donderdag 19 augustus 2021 @ 13:44:
[...]
Dankjewel, dat verbaast me een beetje. Weer wat geleerd.
WP: ME PUHZ-SW75YAA + ERSD-VM2D + EV-WP-TWS-1W 300; AC: ME MXZ-2F42VF + 2x MSZ-LN25VGV; PV: 14.08 kWp O/W + SMA STP 8.0; Vent: Zehnder Q600 ERV + Ubbink AirExcellent.
Veel kunststof waterleidingen mogen niet (langdurig) warmer worden dan 70 graden.Grolsch schreef op donderdag 19 augustus 2021 @ 11:42:
Welk tracing lint wil je gebruiken, en hoe warm wordt het
Als de temperatuur niet boven de 100 graden uit komt gaat dit naar mijn mening wel goed met alupex leidingen, want die zullen normaal gesproken toch ook watertemperaturen van 90 graden moeten kunnen hebben
Deze wordt bijv. max 105 graden
https://www.conrad.nl/p/a...m-vorstbescherming-625812
WPB Ariston Nuos Plus200, SE 4000H+8x Trina Solar 320Wp AB 185°/32°+6x Trina Solar 320Wp AB 185°/10°,APS EZM1+2x Trina Solar 325Wp AB 185°/32° ,2x APS QT2+8x Jinko 435Wp AB 5°/32°,ME MXZ-2F42VF+MSZ-EF35VGK-S+MLZ-KP25VF,WP Atag Energion M Light50
Ik denk dat ik de tracing even laat voor wat hij is en een simpel straalkacheltje met vorststand installeer. Dat moet voor de komende tijd maar even voldoende zijn.ron321 schreef op donderdag 19 augustus 2021 @ 15:05:
[...]
Veel kunststof waterleidingen mogen niet (langdurig) warmer worden dan 70 graden.
En daar kunnen de meesten alleen maar van dromen. Da's wel heel mooi!Andrehj schreef op donderdag 19 augustus 2021 @ 14:50:
[...]
Ik heb een goed geïsoleerde woning van 2020 met vloerverwarming op alle verdiepingen en kan het huis gewoon warm houden met water van 25 graden. Alleen bij strenge vorst loopt de watertemperatuur naar 26 graden. Binnentemperatuur is dan 21 graden.
De woning wordt nog gebouwd, overal vloerverwarming dus dan genoeg afgifte.Dapdodo schreef op donderdag 19 augustus 2021 @ 14:40:
[...]
Alle drie:
- te weinig vermogen WP, kan je de verliezen van je woning niet compenseren => koud binnen.
- te weinig afgifte vloer, hoge temperatuur nodig om het huis warm te krijgen => lage COP
- te hoge aanvoertemperatuur => lage COP, hogere elektriciteitsrekening.
Vraag voor je vloer aanvoer 35 retour 29, laat daar je afgifte van 7,2kW op uitlijnen. En als het heel goed geisoleerd is op aanvoer 30 en afvoer 25.
Is dan ook goed geïsoleerd, maar niet richting passief.
Alle gegevens voor dak, muren, ramen, vloer etc hebben we moeten aanleveren bij een bedrijf en die heeft de berekening gemaakt en kwam op 7.2 kw bij min 10.
We hebben wel erg veel glas, wel triple en goede waardes maar dat geeft natuurlijk wel wat verlies.
We wonen nu nog in een kleine hoekwoning, slecht geïsoleerd, we moeten denk ik nog even omschakelen met de temperaturen qua aanvoer.
WP Vaillant VWL75/6 A 230V | Boiler VIH RW 300/3 MR | 27 x 405 ZZO= 10.935 op Solar Edge 9 kW 3 fasen omvormer | Vent: Zehnder Q600 ERV
Ja klopt, met heel veel afgifte systeem heeft een 7.5 niet genog vermogen voor hoge temperaturen, mits eea correct aan gesloten is.Dapdodo schreef op donderdag 19 augustus 2021 @ 13:42:
Koevlaas, bedoeld de temperatuur van je CV water om je huis warm te houden.
13,1 kWp, Ecodan R32 7,5 , WTW ventilatie, Daikin FTXM35M(R) (5x), Doorstroomverwarmer, Douche WTW, Emco Novette Twin met LFP accu 51.2V 40Ah, Opel Vivaro DC L3H1 75kW (12-2022).
Dankjewel, dus als ik het goed begrijp heb ik heel veel afgifte in mijn systeem maar het wordt een nieuwbouw woning dus zou ik de hogere temperaturen ook niet nodig hebben.koevlaas2 schreef op donderdag 19 augustus 2021 @ 15:53:
[...]
Ja klopt, heel veel afgifte systeem heeft een 7.5 niet genoeg vermogen voor hoge temperaturen, mits eea correct aan gesloten is.
Zal binnenkort wel eens een topic openen.
WP Vaillant VWL75/6 A 230V | Boiler VIH RW 300/3 MR | 27 x 405 ZZO= 10.935 op Solar Edge 9 kW 3 fasen omvormer | Vent: Zehnder Q600 ERV
Als je weet hoeveel warmte je pand verliest dan weet je toch ook welk vermogen wp je nodig hebt ?Kees_frl schreef op donderdag 19 augustus 2021 @ 16:49:
[...]
Dankjewel, dus als ik het goed begrijp heb ik heel veel afgifte in mijn systeem maar het wordt een nieuwbouw woning dus zou ik de hogere temperaturen ook niet nodig hebben.
Zal binnenkort wel eens een topic openen.
Aanvoertemperatuur moet zlm zijn (Zo Laag Mogelijk).
13,1 kWp, Ecodan R32 7,5 , WTW ventilatie, Daikin FTXM35M(R) (5x), Doorstroomverwarmer, Douche WTW, Emco Novette Twin met LFP accu 51.2V 40Ah, Opel Vivaro DC L3H1 75kW (12-2022).
Ja klopt, vanuit de warmteverlies berekening zou dat 7,2kw zijn bij -10.koevlaas2 schreef op donderdag 19 augustus 2021 @ 16:59:
[...]
Als je weet hoeveel warmte je pand verliest dan weet je toch ook welk vermogen wp je nodig hebt ?
Aanvoertemperatuur moet zlm zijn (Zo Laag Mogelijk).
Denk dat ik teveel kijk naar de aanvoer temperaturen.
WP Vaillant VWL75/6 A 230V | Boiler VIH RW 300/3 MR | 27 x 405 ZZO= 10.935 op Solar Edge 9 kW 3 fasen omvormer | Vent: Zehnder Q600 ERV
Aantal W delen door de oppervlakte en je weet hoeveel W/m² de vloer moet afgeven wanneer het buiten -10 graden is. De ruimte waarbij het aantal W/m² het hoogste is*, bepaalt je aanvoertemperatuur. Uit de tabellen haal je bij welke aanvoer&retourtemperatuur de vloer dit benodigde vermogen afgeeft.
*Als dit bijvoorbeeld de hal, bijkeuken of logeerkamer is waarvan je het niet erg vindt dat het er 1 of 2 graden kouder is dan in de rest van het huis, negeer je deze hoogste waarde. En kijk je naar de hoogste waarde van de ruimtes die je écht goed op temperatuur wil houden.
Vorige woning sinds 2017 gasvrij zonder rekening van Liander. 2022 Doen we het kunstje opnieuw bij Enexis.
Als je een beetje handig bent, kun je m ook zelf in de gewenste kleur spuiten met metaallak:Andrehj schreef op vrijdag 13 augustus 2021 @ 16:07:
In dit promofilmpje van Alklima laat John Williams een antraciet-gekleurde buitenunit van Mitsubishi zien. Weet iemand of die zo verkrijgbaar zijn / waren of dat deze unit speciaal in die kleur gespoten is?
(doorscrollen naar 3:40)
[YouTube: Aflevering 1: John Williams ontdekt all-electric wonen bij Jeffrey en Nathalie](knap trouwens dat ze kunnen koelen met 20°C water, vraag me af dat niet leidt tot pendelen).
:strip_exif()/f/image/augKtaM1Tq1SrklNR8dUvb8e.jpg?f=fotoalbum_large)
:strip_exif()/f/image/7dxeD0y6689EH9RW5OvyuQrs.gif?f=fotoalbum_large)
:strip_exif()/f/image/p9eVMxfPqloEbYD0qtCtvGRs.jpg?f=fotoalbum_large)
WP: Mitsubishi Ecodan ERSD-VM2D + PUHZ-SW75YAA + De Jong WPS300 Solar boiler met 1 Nefit paneel. PV: 2100Wp. Jaren-30 huis, gasloos sinds mrt 2021
Onze Mitsubishi PUHZ-SHW75YAA staat pal achter de tuindeuren. Op vol vermogen hoor je een verre, zachte brom en wat windgeruis. Mijn bureau staat direct naast het raam, en vind het niet storend. Hangt ook af van je kozijnafdichting en glasdikte. Je mag gerust even komen luisteren als je wilt.daansan schreef op woensdag 18 augustus 2021 @ 21:19:
Ik was van plan de buitenunit naast mijn zijgevel te plaatsen, tussen een stel openslaande deuren van onze woonkamer en het kozijn van mijn werkkamer (die zit er naast) in. Deze deuren/ramen staan haast nooit open. Afstand tot de erfafscheiding is ca 5 meter.
Zou dit geluidsoverlast geven? Ik vraag me dan met name af of ik er in de winterdag ddor het glas van de deuren heen last van ga hebben. En of de buren overlast zullen ervaren, al kan ik me dat nauwelijks voorstellen
Foto is vanuit binnen genomen
:strip_exif()/f/image/7dxeD0y6689EH9RW5OvyuQrs.gif?f=fotoalbum_large)
WP: Mitsubishi Ecodan ERSD-VM2D + PUHZ-SW75YAA + De Jong WPS300 Solar boiler met 1 Nefit paneel. PV: 2100Wp. Jaren-30 huis, gasloos sinds mrt 2021
Die kijken alleen naar de kamerthermostaat en de energierekeningkoevlaas2 schreef op woensdag 18 november 2020 @ 22:41:
[...]
Geen userfriendly apparaat helaas, als jij het al niet weet laat staan bij Henk en Ingrid.
Uitgaande van 10cm HoH zit je dan op 240/0,1= 2400 meter slangen.Kees_frl schreef op donderdag 19 augustus 2021 @ 13:52:
[...]
Wij hebben voor onze woning een warmteverlies berekening laten uitvoeren. Denk dat we qua vloerverwarming inclusief zolder kamers op 240m2 meter zitten. Hoewel meter vloerverwarming dat wordt weet ik nog niet.
Uit die berekening kwam 7,2 kw bij -10.
Moet ik dan letten op die kw behoefte of meters vloerverwarming en aanvoertemperatuur?
amarkest schreef op donderdag 19 augustus 2021 @ 22:41:
[...]
Die kijken alleen naar de kamerthermostaat en de energierekening aanschafprijs
Er is maar 1 parameter waarmee jij je afgegeven vermogen kunt bepalen, en dat is de Ta.Kees_frl schreef op donderdag 19 augustus 2021 @ 13:52:
[...]
Wij hebben voor onze woning een warmteverlies berekening laten uitvoeren. Denk dat we qua vloerverwarming inclusief zolder kamers op 240m2 meter zitten. Hoewel meter vloerverwarming dat wordt weet ik nog niet.
Uit die berekening kwam 7,2 kw bij -10.
Moet ik dan letten op die kw behoefte of meters vloerverwarming en aanvoertemperatuur?
Er zijn wel rekentools voor zoals WTH calculator
https://www.wth.nl/support-en-service/afgifte-berekening
Je hebt dus nodig 7200Watt / 240m2 = 30W/m2
Bij 240m2, hoh 10CM en buis Ø18 Ta 27, Tr 24, ruimtetemperatuur 20 graden zit je op een afgifte van 32W/m2
Als je dus 24*7 gaat verwarmen heb je bij -10 dus een Ta van 27 graden nodig met deze gegevens.
Maar dit is gewoon experimenteren, het is ook de vraag of je nachtverlaging toepast, naregeling per ruimte gebruikt, staan altijd alle zones open, etc. etc.
Ik snap het niet, wil jij daar je wp achter zetten? Is dat in overeenstemming met de installatiehandleiding van de beoogde wp? Ik denk dat ie daarachter zijn eigen afgekoelde lucht weer gaat aanzuigen, wat niet best is.Gival schreef op vrijdag 20 augustus 2021 @ 19:25:
Of je schermt het af; heb je gelijk wat geluiddemping![]()
Warmtepomp moet hier nog komen.. Wordt in september geleverd.
[Afbeelding]
WP: ME PUHZ-SW75YAA + ERSD-VM2D + EV-WP-TWS-1W 300; AC: ME MXZ-2F42VF + 2x MSZ-LN25VGV; PV: 14.08 kWp O/W + SMA STP 8.0; Vent: Zehnder Q600 ERV + Ubbink AirExcellent.
28 x AUO SunBravo + Fronius Symo 10.0 + Mitsubishi Zubadan 8kw om de stroom weer op te maken...
Ik heb een 300 l. buffervat (van OEG) en 300 l. boiler voor SWW. (RVS van OSO).
:strip_exif()/f/image/9XjKrheqXdlitmptrOwNOc7w.jpg?f=fotoalbum_large)
Ik zit nog een beetje te worstelen met het aansluitschema. Het buffervat heb ik het liefst paralel, want dan kan ik mijn Evohome gewoon de de naregeling aansturen door een losse pomp aan te sturen. Ik heb nu onderstaand schema. Maar ik vroeg mij af of ik in de retour ook een 3-weg klep moet plaatsen om te voorkomen dat bij verwarmen van het SWW water het retour water uit de boiler het buffervat ingaat (via de retour) als de externe pomp aan staat.
(tekening is nog even op papier geschetst; moet hem nog even wat duidelijker tekenen
:strip_exif()/f/image/RzSeNZwcrPuCNvtqVJ0XAXmv.jpg?f=fotoalbum_large)
De schotjes zijn kantelbaar; kunnen horizontaal dus dan is er een bijna vrije doorgang naar buiten aan de voorzijde. Volgens mij heb ik een betere flow dan in een Merford kast. Lucht kan aan de zijkant vrij aangetrokken worden, dus ik hoop daarmee een goede luchtstroom te hebben. Zal een beetje experimenteren zijn hoe open / dicht het kan.Andrehj schreef op vrijdag 20 augustus 2021 @ 19:35:
[...]
Ik snap het niet, wil jij daar je wp achter zetten? Is dat in overeenstemming met de installatiehandleiding van de beoogde wp? Ik denk dat ie daarachter zijn eigen afgekoelde lucht weer gaat aanzuigen, wat niet best is.
:strip_exif()/f/image/InKeQnYecT4BpqXRctRqkXsY.jpg?f=fotoalbum_large)
Geen dank, we zijn hier om elkaar te helpenGival schreef op vrijdag 20 augustus 2021 @ 20:09:
Ik ben redelijk nieuw op het forum; althans. Ik lees al geruime tijd mee, maar vanaf komende maand mag ik mij ook een warmtepomp bezitter noemen. We hebben een jaren 30 woning en die gaan we verwarmen (en een klein beetje koelen) met een PUHZ-SW75YAA / ERSD-VM2D. (@Grolsch bedankt voor de informatie/tips
Dat is je geraden, want anders heb je wel een hele dure geïsoleerde radiator gekochtOver drie weken komt de warmtepomp..
Ik heb een 300 l. buffervat (van OEG) en 300 l. boiler voor SWW. (RVS van OSO).
[Afbeelding]
Ik zit nog een beetje te worstelen met het aansluitschema. Het buffervat heb ik het liefst paralel
Dat zou ik dus niet doen., want dan kan ik mijn Evohome gewoon de de naregeling aansturen door een losse pomp aan te sturen.
Laat je thermostaat de WP aan/uit zetten, en laat je secundaire pomp aansturen door de hydrobox
Ik snap er geen pepernoot van, maar zo ingewikkeld is het nietIk heb nu onderstaand schema. Maar ik vroeg mij af of ik in de retour ook een 3-weg klep moet plaatsen om te voorkomen dat bij verwarmen van het SWW water het retour water uit de boiler het buffervat ingaat (via de retour) als de externe pomp aan staat.
(tekening is nog even op papier geschetst; moet hem nog even wat duidelijker tekenen
Onderstaande is vrij duidelijk

Ik mis alleen de secundaire pomp op bovenstaand plaatje tussen buffervat (4) en afgiftesysteem (8 ).
Grolsch schreef op vrijdag 20 augustus 2021 @ 20:42:
Dat is je geraden, want anders heb je wel een hele dure geïsoleerde radiator gekocht
Bedankt![...]
Dat zou ik dus niet doen.
Laat je thermostaat de WP aan/uit zetten, en laat je secundaire pomp aansturen door de hydrobox
[...]
Ik snap er geen pepernoot van, maar zo ingewikkeld is het niet
Onderstaande is vrij duidelijk
..
Ik mis alleen de secundaire pomp op bovenstaand plaatje tussen buffervat (4) en afgiftesysteem (8 ).
Ik had mijn schema afgeleid van de volgende twee bronnen:
https://warmtepomp-weetje...at-warmtepompinstallatie/
(voorbeeld C; even zoeken naar tekst: Bovenstaand voorbeeld is het juiste installatie advies voor een ‘anti pendel buffer’ bij een warmtepomp.
en:
https://warmtepomp-tips.nl/warmtepomp/buffervat/
(optie D)
Over het schema wat Mitsubishi / Alklima aangeeft (op bovenstaande site optie F) zegt men bij Warmtepomp-tips:
Opstelling F, werd 'vroeger' altijd bij grote CV installaties gebruikt. Alle flow gaat door de buffer en hierdoor is er altijd menging. Omdat de aanvoertemperatuur bij een ketel (70 ºC bijvoorbeeld) minder afhankelijk was voor een goed rendement was dit prima. Bij een warmtepomp is dit de minst goede oplossing i.v.m. het rendement. Bij deze opstelling kun je wel andere warmte in de buffer brengen bijvoorbeeld met een elektrisch element of (als er nog meer leidingen zijn) met een houtketel.
[ Voor 4% gewijzigd door Grolsch op 20-08-2021 21:02 ]
Ok! Bedankt! Die ga ik nog eens opzoeken / doornemen. Ik kon het in dit Topic even niet vinden; maar ik ga de andere Topics even bekijken..Grolsch schreef op vrijdag 20 augustus 2021 @ 21:00:
Daar zijn hele pagina's over vol geschreven in dit topic en voorgaande delen, kort samen gevat, de website wptips is achterhaald, en ik ben voorstander van optie A, zonder voelers aan de afgifte kant.
Vraag ik mij ook met dit schema nog wel af of het i.v.m. koelen handig /verstandig is om ook op de retour een 3-wegklep te hebben (om buffer en boiler beter gescheiden te houden).
1 driewegklep is echt voldoende. Om ongewenst warmteverlies uit je SWW-vat te voorkomen moet je voldoende aandacht aan de leidingloop en -materiaal besteden (zoek in dit topic even op de termen "zelfsifonnage" en "Einrohrzirkulation")Gival schreef op vrijdag 20 augustus 2021 @ 21:10:
Vraag ik mij ook met dit schema nog wel af of het i.v.m. koelen handig /verstandig is om ook op de retour een 3-wegklep te hebben (om buffer en boiler beter gescheiden te houden).
WP: ME PUHZ-SW75YAA + ERSD-VM2D + EV-WP-TWS-1W 300; AC: ME MXZ-2F42VF + 2x MSZ-LN25VGV; PV: 14.08 kWp O/W + SMA STP 8.0; Vent: Zehnder Q600 ERV + Ubbink AirExcellent.
Dat klinkt goed, ik weet niet waar je woont maar als het op een niet al te grote afstand is dan kom ik graag eens luisteren. Stuur je wel een pm.LeonTebbens schreef op donderdag 19 augustus 2021 @ 21:11:
[...]
Onze Mitsubishi PUHZ-SHW75YAA staat pal achter de tuindeuren. Op vol vermogen hoor je een verre, zachte brom en wat windgeruis. Mijn bureau staat direct naast het raam, en vind het niet storend. Hangt ook af van je kozijnafdichting en glasdikte. Je mag gerust even komen luisteren als je wilt.
Foto is vanuit binnen genomen
[Afbeelding]
I love it when a plan comes together!
In de kern vraag ik me af wat de betere keuze is: PUHZ-SW75YAA (R410A) of PUD-SWM80YAA (R32). Wellicht dat @koevlaas2 hier een mening over heeft?
En verder heb ik nog een nieuwere versie gevonden van het Panasonic SWW boilervat wat @Andrehj volgens mij eerder ook al gevonden had. De nieuwe versie (PAW-TD30C1E5-HI ) heeft een langere spiraal met een oppervlak van 2,35 m2 (pagina 43 op https://www.dhps.nl/wp-co...jscatalogus-Panasonic.pdf). Isolatieklasse A voor deze boiler ook. Nou kan ik net zoals @Andrehj toen ook al nergens technische tekeningen van dit vat vinden. Iemand een idee waar Panasonic deze publiceert?
(Ik zie trouwens net dat Panasonic dit vat ook door OSO laat maken, dus ik ben erg benieuwd welk OSO vat @Gival gekocht heeft.)
[ Voor 24% gewijzigd door daansan op 21-08-2021 08:53 ]
I love it when a plan comes together!
in 8 zit EE en dat is de pomp die je zoekt.Grolsch schreef op vrijdag 20 augustus 2021 @ 20:42:
[...]
Geen dank, we zijn hier om elkaar te helpen
[...]
Dat is je geraden, want anders heb je wel een hele dure geïsoleerde radiator gekocht
[...]
Dat zou ik dus niet doen.
Laat je thermostaat de WP aan/uit zetten, en laat je secundaire pomp aansturen door de hydrobox
[...]
Ik snap er geen pepernoot van, maar zo ingewikkeld is het niet
Onderstaande is vrij duidelijk
[Afbeelding]
Ik mis alleen de secundaire pomp op bovenstaand plaatje tussen buffervat (4) en afgiftesysteem (8 ).
Zoals @Andrehj zegt gebruik er maar 1. Denk ook eraan dat je door kleppen nooit delen van leiding aan beide zijden blokt zodat er geen uitweg is richting een expansievat. Want dan is het wachten op problemen.Gival schreef op vrijdag 20 augustus 2021 @ 21:10:
[...]
Ok! Bedankt! Die ga ik nog eens opzoeken / doornemen. Ik kon het in dit Topic even niet vinden; maar ik ga de andere Topics even bekijken..![]()
Vraag ik mij ook met dit schema nog wel af of het i.v.m. koelen handig /verstandig is om ook op de retour een 3-wegklep te hebben (om buffer en boiler beter gescheiden te houden).
Ik volg even mee, sta ook voor dezelfde keuze.daansan schreef op zaterdag 21 augustus 2021 @ 07:38:
Heeft iemand hier al ervaringen met de R32 PUD-SWM80YAA? Hij staat in het R32 databook maar lees er verder heel weinig over.
In de kern vraag ik me af wat de betere keuze is: PUHZ-SW75YAA (R410A) of PUD-SWM80YAA (R32). Wellicht dat @koevlaas2 hier een mening over heeft?
En verder heb ik nog een nieuwere versie gevonden van het Panasonic SWW boilervat wat @Andrehj volgens mij eerder ook al gevonden had. De nieuwe versie (PAW-TD30C1E5-HI ) heeft een langere spiraal met een oppervlak van 2,35 m2 (pagina 43 op https://www.dhps.nl/wp-co...jscatalogus-Panasonic.pdf). Isolatieklasse A voor deze boiler ook. Nou kan ik net zoals @Andrehj toen ook al nergens technische tekeningen van dit vat vinden. Iemand een idee waar Panasonic deze publiceert?
(Ik zie trouwens net dat Panasonic dit vat ook door OSO laat maken, dus ik ben erg benieuwd welk OSO vat @Gival gekocht heeft.)
Is dat nieuwe panasonic vat al ergens te verkrijgen(climamarket/ecoclima?), de oppervlakte van de spiraal is wel nog steeds minder dan bv. een Joule van 300l (3,2m² vs 2,35m²).
Als ik de benodige diepte zou hebben voor het vat van DJG zoals al vaker hier besproken zou ik waarschijnlijk daar voor gaan. Het Joule vat durf ik ivm lekkage niet aan. Voordeel van dit Panasonic vat is wel dat het erg goed isoleert. Ik heb wat mails uitgezet om de leverbaarheid te vragen, vooralsnog wel alleen bij bedrijven in Nederland. Een spiraal van 2,35 is natuurlijk minder ideaal als een langere, maar volgens mij kunnen de mitsu pompen ver genoeg terug moduleren om hun vermogen kwijt te kunnen. Opwarming gaat natuurlijk wel iets langer duren dan met een langere spiraal met meer oppervlak.iwhnm89 schreef op zaterdag 21 augustus 2021 @ 09:05:
[...]
Ik volg even mee, sta ook voor dezelfde keuze.
Is dat nieuwe panasonic vat al ergens te verkrijgen(climamarket/ecoclima?), de oppervlakte van de spiraal is wel nog steeds minder dan bv. een Joule van 300l (3,2m² vs 2,35m²).
[ Voor 15% gewijzigd door daansan op 21-08-2021 09:11 ]
I love it when a plan comes together!
Mijn installatie komt in de kelder, en daar heb ik een maximale hoogte van exact 1800mm, dus de DJG van 300l is bij mij ook geen optie (moet natuurlijk ook nog rechtgezet kunnen worden).daansan schreef op zaterdag 21 augustus 2021 @ 09:08:
[...]
Als ik de benodige diepte zou hebben voor het vat van DJG zoals al vaker hier besproken zou ik waarschijnlijk daar voor gaan. Het Joule vat durf ik ivm lekkage niet aan. Voordeel van dit Panasonic vat is wel dat het erg goed isoleert. Ik heb wat mails uitgezet om de leverbaarheid te vragen, vooralsnog wel alleen bij bedrijven in Nederland. Een spiraal van 2,35 is natuurlijk minder ideaal als een langere, maar volgens mij kunnen de mitsu pompen ver genoeg terug moduleren om hun vermogen kwijt te kunnen. Opwarming gaat natuurlijk wel iets langer duren dan met een langere spiraal met meer oppervlak.
Ik heb de SWW op 45 graden als setpoint. Dit is voor het gebruik geen probleem, nog geen koud water gehad. De opwarm cyclus begint om 13.00 (voor PV en kans op hogere buiten temperatuur).
Nu haal ik in de zomermaanden met alleen SWW maar een SCOP van 1.5, wat ik tamelijk laag vind. Hierin zit dan wel de legionella cyclus in meegerekend, welke iedere 2 weken plaats vindt. Ik meet constant de aanvoer en retour leiding temperatuur tussen de binnen en buiten unit. De volgende waarnemingen heb ik gedaan.
Aanvoer temperatuur van de WP: ~80 graden (~84 graden bij SWW op 50) (ik vind dit onnodig hoog)
WP frequentie: ~57Hz (OK laat hem lekker werken)
Opwarmtijd: Ongeveer 30 tot 45 minuten (zie grafiek)
/f/image/qsyHJ7m8hFkRp4WjZSIgkptH.png?f=fotoalbum_large)
Van mij mag het wat langer duren en dan met een lagere TA-Pump (WP aanvoer) temperatuur.
Is het mogelijk om de Ta-Pump in te stellen?, naar een lagere temperatuur of een langere opwarm tijd. Want met een buiten temperatuur van 15 a 20 graden hoef ik geen SWW SCOP van 1.5 te hebben. Ik heb dit ooit met de verwarming temperatuur wel ingesteld geloof ik op max 38 graden (voor Ta-verwarming, Ta-pump is dan ongeveer ~52 graden, bij -12 buiten).
De suz-swm80va is de r32 opvolger van de puhz-sw75vaa, deze versie kunnen beide ook koelen.daansan schreef op zaterdag 21 augustus 2021 @ 07:38:
Heeft iemand hier al ervaringen met de R32 PUD-SWM80YAA? Hij staat in het R32 databook maar lees er verder heel weinig over.
In de kern vraag ik me af wat de betere keuze is: PUHZ-SW75YAA (R410A) of PUD-SWM80YAA (R32). Wellicht dat @koevlaas2 hier een mening over heeft?
De opvolger van de zubadan is de pud serie maar die kunnen dan niet koelen.
13,1 kWp, Ecodan R32 7,5 , WTW ventilatie, Daikin FTXM35M(R) (5x), Doorstroomverwarmer, Douche WTW, Emco Novette Twin met LFP accu 51.2V 40Ah, Opel Vivaro DC L3H1 75kW (12-2022).
Dus de drie fase modellen kunnen niet koelen dan? Of is het tegenwoordig suz=koelen/verwarmen en pud=verwarmen? Zowiezo zie ik deze generatie modellen niet bij alklima op de website. Worden die in nederland al geleverd?koevlaas2 schreef op zaterdag 21 augustus 2021 @ 09:19:
[...]
De suz-swm80va is de r32 opvolger van de puhz-sw75vaa, deze versie kunnen beide ook koelen.
De opvolger van de zubadan is de pud serie maar die kunnen dan niet koelen.
Dat gezegd hebbende: zou jij tegenwoordig adviseren om een R32 model te bestellen boven een ouder R410A model? Of maakt het in jouw optiek niet zo veel? (De vermogens bij diverse temperaturen kunnen we natuurlijk gewoon zelf opzoeken en vergelijken in de databooks)
Koelen vind ik niet zo spannend, ik lees hier maar weinig positieve ervaringen met het koelen middels een wp.
[ Voor 10% gewijzigd door daansan op 21-08-2021 09:27 ]
I love it when a plan comes together!
Zo te zien helpt je element mee want wp only haal je geen Ta 80 graden.remcoVer schreef op zaterdag 21 augustus 2021 @ 09:18:
Ik heb een vraagje voor het maken van SWW met de Mitsu ERSD-VM2C en de SW75YAA.
Ik heb de SWW op 45 graden als setpoint. Dit is voor het gebruik geen probleem, nog geen koud water gehad. De opwarm cyclus begint om 13.00 (voor PV en kans op hogere buiten temperatuur).
Nu haal ik in de zomermaanden met alleen SWW maar een SCOP van 1.5, wat ik tamelijk laag vind. Hierin zit dan wel de legionella cyclus in meegerekend, welke iedere 2 weken plaats vindt. Ik meet constant de aanvoer en retour leiding temperatuur tussen de binnen en buiten unit. De volgende waarnemingen heb ik gedaan.
Aanvoer temperatuur van de WP: ~80 graden (~84 graden bij SWW op 50) (ik vind dit onnodig hoog)
WP frequentie: ~57Hz (OK laat hem lekker werken)
Opwarmtijd: Ongeveer 30 tot 45 minuten (zie grafiek)
[Afbeelding]
Van mij mag het wat langer duren en dan met een lagere TA-Pump (WP aanvoer) temperatuur.
Is het mogelijk om de Ta-Pump in te stellen?, naar een lagere temperatuur of een langere opwarm tijd. Want met een buiten temperatuur van 15 a 20 graden hoef ik geen SWW SCOP van 1.5 te hebben. Ik heb dit ooit met de verwarming temperatuur wel ingesteld geloof ik op max 38 graden (voor Ta-verwarming, Ta-pump is dan ongeveer ~52 graden, bij -12 buiten).
Dit zou ik direct uitschakelen voor sww
Wat is trouwens "TA Pump" en wat is "TA Heating", je hebt toch maar 1 Ta
Ta-Pump = R410A leiding Refrigirant LiquidGrolsch schreef op zaterdag 21 augustus 2021 @ 09:48:
[...]
Zo te zien helpt je element mee want wp only haal je geen Ta 80 graden.
Dit zou ik direct uitschakelen voor sww
Wat is trouwens "TA Pump" en wat is "TA Heating", je hebt toch maar 1 Ta
Tr-Pump = R10A leding Refrigirant Gas
Ta-Heating = Leiding naar de verwarming
Tr-Heating = retour leiding verwarming
SWW-tank = tank temperatuur
Ta/Tr pump kan ook andersom zijn met gas/liquid.
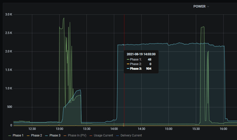
Boosterheater staat uit voor zo ver ik weet omdat die op Fase3 zit en die gebruikt 2KW en dat wordt niet gebruikt tijdens het SWW maken, alleen tijdens legionella prefentie.
/f/image/KKgMq5ZTr3xdY64SBj01j7GY.png?f=fotoalbum_large)
Hier zie je fasen 1,2,3 tijdens SWW en om 14.00 legionella. Fase 2 staat uit wan de zon staat aan. De boosterheater is aan of uit met zijn 2kw dus die wordt tijdens SWW niet gebruikt.
Die 80 graden is echt wat van de pomp op het dak komt! (ook al zit er mogelijk 1 graad afwijking in de DS18b20 sensor).
[ Voor 23% gewijzigd door remcoVer op 21-08-2021 10:17 . Reden: grafiek toegevoegd ]
Bij mij is de refrigirant temperatuur altijd nagenoeg gelijk aan de Ta temperatuurremcoVer schreef op zaterdag 21 augustus 2021 @ 10:12:
[...]
Ta-Pump = R410A leiding Refrigirant Liquid
Tr-Pump = R10A leding Refrigirant Gas
Ta-Heating = Leiding naar de verwarming
Tr-Heating = retour leiding verwarming
SWW-tank = tank temperatuur
Ta/Tr pump kan ook andersom zijn met gas/liquid.
Boosterheater staat uit voor zo ver ik weet omdat die op Fase3 zit en die gebruikt 2KW en dat wordt niet gebruikt tijdens het SWW maken, alleen tijdens legionella prefentie.
Die 80 graden is echt wat van de pomp op het dak komt! (ook al zit er mogelijk 1 graad afwijking in de DS18b20 sensor)
Even snel een run in elkaar geflanst met NodeRed met temperaturen:

Mijn COP in de zomermaanden schommelt tussen de 3,5 en 4 voor SWW
Ik doe niet aan Legionellapreventie met mijn 400 litervat.
[ Voor 6% gewijzigd door Grolsch op 21-08-2021 10:24 ]
Ik heb zelf inmiddels een suz-swm80va hangen, zegt dat genoeg ?daansan schreef op zaterdag 21 augustus 2021 @ 09:23:
[...]
Dus de drie fase modellen kunnen niet koelen dan? Of is het tegenwoordig suz=koelen/verwarmen en pud=verwarmen? Zowiezo zie ik deze generatie modellen niet bij alklima op de website. Worden die in nederland al geleverd?
Dat gezegd hebbende: zou jij tegenwoordig adviseren om een R32 model te bestellen boven een ouder R410A model? Of maakt het in jouw optiek niet zo veel? (De vermogens bij diverse temperaturen kunnen we natuurlijk gewoon zelf opzoeken en vergelijken in de databooks)
Koelen vind ik niet zo spannend, ik lees hier maar weinig positieve ervaringen met het koelen middels een wp.
Voordeel van de r32 modellen is dat deze compacter en lichter zijn.
In Nederland is nog best een aardige voorraad oude modellen, het nieuwe model kan je wel krijgen maar men verkoopt je het liefst natuurlijk het oude.
13,1 kWp, Ecodan R32 7,5 , WTW ventilatie, Daikin FTXM35M(R) (5x), Doorstroomverwarmer, Douche WTW, Emco Novette Twin met LFP accu 51.2V 40Ah, Opel Vivaro DC L3H1 75kW (12-2022).
[ Voor 43% gewijzigd door daansan op 21-08-2021 11:11 ]
I love it when a plan comes together!
Ik heb deze gekocht:daansan schreef op zaterdag 21 augustus 2021 @ 07:38:
Heeft iemand hier al ervaringen met de R32 PUD-SWM80YAA? Hij staat in het R32 databook maar lees er verder heel weinig over.
In de kern vraag ik me af wat de betere keuze is: PUHZ-SW75YAA (R410A) of PUD-SWM80YAA (R32). Wellicht dat @koevlaas2 hier een mening over heeft?
En verder heb ik nog een nieuwere versie gevonden van het Panasonic SWW boilervat wat @Andrehj volgens mij eerder ook al gevonden had. De nieuwe versie (PAW-TD30C1E5-HI ) heeft een langere spiraal met een oppervlak van 2,35 m2 (pagina 43 op https://www.dhps.nl/wp-co...jscatalogus-Panasonic.pdf). Isolatieklasse A voor deze boiler ook. Nou kan ik net zoals @Andrehj toen ook al nergens technische tekeningen van dit vat vinden. Iemand een idee waar Panasonic deze publiceert?
(Ik zie trouwens net dat Panasonic dit vat ook door OSO laat maken, dus ik ben erg benieuwd welk OSO vat @Gival gekocht heeft.)
https://www.reheat.nl/sho...3-kw-1-x-230-v-coil-14-m2
Meer info op:
https://www.osohotwater.com/en/domestic/delta-geocoil
Vanwege goede isolatie, en de beperkte hoogte.
Ben ook benieuwd naar de PUD-SWM80YAA ; hoewel die voor mij dan net iets te laat uitkomt. De warmtepomp is al besteld ;-)
Volgens mij leveren ze overigens de PUHZ-SW75YAA nu ook met R32. Maar dat is vast elders ook te vinden op dit forum en anders kan ik het over 3 weken uit eigen ervaring melden
Volgens mij levert https://www.123klimaatshop.nl/ ook zonder installatie.daansan schreef op zaterdag 21 augustus 2021 @ 11:10:
Heeft iemand hier überhaupt een adres waar je de mitsu’s in NL kunt krijgen als particulier zonder meteen de hele installatie te moeten uitbesteden? Topaircon leek in het verleden wat te zijn. Buiten NL genoeg webshops maar ik vind een partij hier in NL wel aantrekkelijk ivm garantie en aanspraak. Het f-gassen deel wil ik overigens wel uitbesteden aan een professional.
Zit een kundig bedrijf achter (is onderdeel van https://vandijkklimaat.nl/ )
1,80m wordt erg krap.. Let ook altijd op kantelhoogte en houdt rekening met aansluitingen aan de bovenkant. (en eigenlijk moet er 10cm. vrije ruimte boven zitten).iwhnm89 schreef op zaterdag 21 augustus 2021 @ 09:16:
[...]
Mijn installatie komt in de kelder, en daar heb ik een maximale hoogte van exact 1800mm, dus de DJG van 300l is bij mij ook geen optie (moet natuurlijk ook nog rechtgezet kunnen worden).
Bij mij is de hoogte 1,88m (zie foto onder). Je zoud enk ik met gelijk een knietje moeten werken om het overdruk ventiel nog te kunnen plaatsen.. (en een steeksleutel heeft ook nog een beetje ruimte nodig ;-))
:strip_exif()/f/image/gWAoQgBougwk4Mkf5YwfyXJy.jpg?f=fotoalbum_large)
Hoewel ik als noob weinig heb in te brengen tegen joukoevlaas2 schreef op zaterdag 21 augustus 2021 @ 09:19:
[...]
De suz-swm80va is de r32 opvolger van de puhz-sw75vaa, deze versie kunnen beide ook koelen.
De opvolger van de zubadan is de pud serie maar die kunnen dan niet koelen.
Die pud, komt die ook nog in een uitvoeringrt koeling?
WP Vaillant VWL75/6 A 230V | Boiler VIH RW 300/3 MR | 27 x 405 ZZO= 10.935 op Solar Edge 9 kW 3 fasen omvormer | Vent: Zehnder Q600 ERV
"Vroeger" stond de H in het eerste gedeelte voor "Reversible" dus dat hij ook kon koelen, zie onderstaand plaatjeKees_frl schreef op zaterdag 21 augustus 2021 @ 11:59:
[...]
Hoewel ik als noob weinig heb in te brengen tegen joumaar is de puhz niet eentje met een andere techniek? Power nog iets en daardoor meer vermogen dan de Suz?
Die pud, komt die ook nog in een uitvoeringrt koeling?

Hoe dat nu zit weet ik niet.
Net de SSW run gedaan. Het is de koudemiddel Gas leiding die zo heet wordt (~80 graden), de koudemiddel vloeistof leiding is dan 53 graden. Het lijkt mij heel heet. Maar heb dit nu met 3 sensoren getest en geven allen in 1 graad van elkaar het zelfde aan.Grolsch schreef op zaterdag 21 augustus 2021 @ 10:23:
[...]
Bij mij is de refrigirant temperatuur altijd nagenoeg gelijk aan de Ta temperatuur
Even snel een run in elkaar geflanst met NodeRed met temperaturen:
[Afbeelding]
Mijn COP in de zomermaanden schommelt tussen de 3,5 en 4 voor SWW
Ik doe niet aan Legionellapreventie met mijn 400 litervat.
Noot: of de SCOP correct is weet ik niet, ik neem het opgenomen verbruik uit de meterkast en gebruik de energie meeting uit de binnenunit voor gemaakte energie.
Nu als ik even lekker zelf uitrekenremcoVer schreef op zaterdag 21 augustus 2021 @ 13:37:
[...]
Net de SSW run gedaan. Het is de koudemiddel Gas leiding die zo heet wordt (~80 graden), de koudemiddel vloeistof leiding is dan 53 graden. Het lijkt mij heel heet. Maar heb dit nu met 3 sensoren getest en geven allen in 1 graad van elkaar het zelfde aan.
Noot: of de SCOP correct is weet ik niet, ik neem het opgenomen verbruik uit de meterkast en gebruik de energie meeting uit de binnenunit voor gemaakte energie.
Delta SWW is 2 graden, 200 liter en 4.187 soortgelijke warmte = 1675 Watt
Nu zie ik op mijn meter dat er ~600 Watt is opgenomen.
Als de conversie 90% efficient is dan is er ~1850 Watt nodig voor het verwarmen en 600 is er daadwerkelijke opgenomen 1850/600 = 3.1 SCOP.
Dat lijkt wel redelijk te kloppen. Waarom kan die energie monitor dit niet doen die er in zit.
(neemt niet weg dat de Koudemiddel Gas leiding heet wordt).
[ Voor 11% gewijzigd door Grolsch op 21-08-2021 14:37 ]
Weet ik zo niet, zal morgen even kijken met in het display (code 540 meende ik).Grolsch schreef op zaterdag 21 augustus 2021 @ 14:37:
Weet je de flow niet tijdens sww run? Dat rekent wat makkelijker / betrouwbaarder
Ik wil niet stoken in een goed huwelijk, maar hoge persgas temperaturen kunnen ook duiden op koudemiddel tekort. Als het echt te erg word krijg je een U2 melding van je mitsubishi.remcoVer schreef op zaterdag 21 augustus 2021 @ 16:30:
[...]
Weet ik zo niet, zal morgen even kijken met in het display (code 540 meende ik).
13,1 kWp, Ecodan R32 7,5 , WTW ventilatie, Daikin FTXM35M(R) (5x), Doorstroomverwarmer, Douche WTW, Emco Novette Twin met LFP accu 51.2V 40Ah, Opel Vivaro DC L3H1 75kW (12-2022).
Die hoge temperatuur had ik ook al in de gaten maar bij verwarmen gebeurt het niet:koevlaas2 schreef op zaterdag 21 augustus 2021 @ 17:05:
[...]
Ik wil niet stoken in een goed huwelijk, maar hoge persgas temperaturen kunnen ook duiden op koudemiddel tekort. Als het echt te erg word krijg je een U2 melding van je mitsubishi.
Ergens in maart dit jaar (we hebben geen vloerverwarming)
Ta-verwarming = 33 graden
Tr-verwarming = 30 graden
Ta-WP = 40 graden
Tr-WP = 33 graden
toen bij een flow van 19 L/min op 35Hz meende ik.
Dus de extreem hoge temp is alleen bij warm water maken.
Nu staat deze SWW modus op Eco ipv Normaal, ik zal deze eens omdraaien mogelijk zit er een indicatie bug in.
35Hz is niet zoveel, wat voor spiraal zit er in je boiler en tijdens een SWW run wat is de Ta ?remcoVer schreef op zaterdag 21 augustus 2021 @ 20:48:
[...]
Die hoge temperatuur had ik ook al in de gaten maar bij verwarmen gebeurt het niet:
Ergens in maart dit jaar (we hebben geen vloerverwarming)
Ta-verwarming = 33 graden
Tr-verwarming = 30 graden
Ta-WP = 40 graden
Tr-WP = 33 graden
toen bij een flow van 19 L/min op 35Hz meende ik.
Dus de extreem hoge temp is alleen bij warm water maken.
Nu staat deze SWW modus op Eco ipv Normaal, ik zal deze eens omdraaien mogelijk zit er een indicatie bug in.
13,1 kWp, Ecodan R32 7,5 , WTW ventilatie, Daikin FTXM35M(R) (5x), Doorstroomverwarmer, Douche WTW, Emco Novette Twin met LFP accu 51.2V 40Ah, Opel Vivaro DC L3H1 75kW (12-2022).
Het is een EHST20D-VM2C cylinder unit. Ik heb eerlijk gezegd geen idee wat voor systeem daar in zit.koevlaas2 schreef op zaterdag 21 augustus 2021 @ 21:18:
[...]
35Hz is niet zoveel, wat voor spiraal zit er in je boiler en tijdens een SWW run wat is de Ta ?
De buitenunit is een PUHZ-SW75YAA. Volgens de service manual komt er U2 foutmelding als TH4 voor >5minuten boven de 110 graden is of boven de 125 graden komt. Ik mag er van uit gaan dat foutcodes van de buiten-unit ook binnen worden weer gegeven (toch?).
Voor onze vakantie netjes op de binnenunit de vakantiestand ingesteld. In de instellingen ingesteld dat alleen het SWW uit moest tijdens de vakantie. De koeling (als nodig, want begrensd door thermostaat) laat ik gewoon aan staan.
Dit werkte perfect, tot vandaag. Zojuist zie ik in mijn logging dat vandaag gewoon de legionellacyclus heeft gedraaid. En dat is zo midden in mijn vakantie niet wat ik in gedachten had en 100% verlies van de warmte...
Iemand dit ook al eens ervaren?
WP: ME PUHZ-SW75YAA + ERSD-VM2D + EV-WP-TWS-1W 300; AC: ME MXZ-2F42VF + 2x MSZ-LN25VGV; PV: 14.08 kWp O/W + SMA STP 8.0; Vent: Zehnder Q600 ERV + Ubbink AirExcellent.
Zo hoort het ook. Legionella heeft nooit vakantie.Andrehj schreef op zaterdag 21 augustus 2021 @ 22:50:
Legionellacyclus uitgevoerd bij uitgeschakeld SWW in vakantiestand Mitsubishi ERSD-VM2D?
Voor onze vakantie netjes op de binnenunit de vakantiestand ingesteld. In de instellingen ingesteld dat alleen het SWW uit moest tijdens de vakantie. De koeling (als nodig, want begrensd door thermostaat) laat ik gewoon aan staan.
Dit werkte perfect, tot vandaag. Zojuist zie ik in mijn logging dat vandaag gewoon de legionellacyclus heeft gedraaid. En dat is zo midden in mijn vakantie niet wat ik in gedachten had en 100% verlies van de warmte...
Iemand dit ook al eens ervaren?
Uiteraard. Maar een beetje intelligente programmeur zou het dan zo gemaakt hebben dat de cyclus alleen draait op de laatste zaterdag van de vakantie. Elke zaterdag is dan echt te veel van het goede.B-lex schreef op zaterdag 21 augustus 2021 @ 23:08:
[...]
Zo hoort het ook. Legionella heeft nooit vakantie.
WP: ME PUHZ-SW75YAA + ERSD-VM2D + EV-WP-TWS-1W 300; AC: ME MXZ-2F42VF + 2x MSZ-LN25VGV; PV: 14.08 kWp O/W + SMA STP 8.0; Vent: Zehnder Q600 ERV + Ubbink AirExcellent.
Nibe F2120-12,VVM320, 4440Wp LG NeonR 1425Wp Solarwatt ZZO
Ik weet niet hoe warm normaal gesproken deze temperaturen horen te zijn, maar die klachten die jij hebt zouden kunnen ontstaan door een onjuiste hoeveelheid koudemiddel (teveel of te weinig).remcoVer schreef op zaterdag 21 augustus 2021 @ 20:48:
[...]
Die hoge temperatuur had ik ook al in de gaten maar bij verwarmen gebeurt het niet:
Ergens in maart dit jaar (we hebben geen vloerverwarming)
Ta-verwarming = 33 graden
Tr-verwarming = 30 graden
Ta-WP = 40 graden
Tr-WP = 33 graden
toen bij een flow van 19 L/min op 35Hz meende ik.
Dus de extreem hoge temp is alleen bij warm water maken.
Nu staat deze SWW modus op Eco ipv Normaal, ik zal deze eens omdraaien mogelijk zit er een indicatie bug in.
Misschien dat @Oxellaar of @Remco45 hier iets nuttigs over kan zeggen
Volgens mij moet je ook de drukken meten om hier iets zinnigs over te kunnen zeggen.
Vreemd want een zoekactie in Google weet mij te vertellen dan de kritieke temp van R410A 70,17 graden is en dan heb je ca. 47 bar druk. Bij 80 graden overstijg je toch qua temperatuur en ontwerpdruk je systeemcomponenten ?remcoVer schreef op zaterdag 21 augustus 2021 @ 21:43:
[...]
Het is een EHST20D-VM2C cylinder unit. Ik heb eerlijk gezegd geen idee wat voor systeem daar in zit.
De buitenunit is een PUHZ-SW75YAA. Volgens de service manual komt er U2 foutmelding als TH4 voor >5minuten boven de 110 graden is of boven de 125 graden komt. Ik mag er van uit gaan dat foutcodes van de buiten-unit ook binnen worden weer gegeven (toch?).
13,1 kWp, Ecodan R32 7,5 , WTW ventilatie, Daikin FTXM35M(R) (5x), Doorstroomverwarmer, Douche WTW, Emco Novette Twin met LFP accu 51.2V 40Ah, Opel Vivaro DC L3H1 75kW (12-2022).
Die oververhitting boven de Critical Temperature (in goed engels superheat) wordt toegepast om iets meer capaciteit te verkrijgen.
Boven de critical temperature blijft het koelmiddel gasvormig, ongeacht de druk.
Daarom mag er maar een beperkte superheat worden toegepast omdat anders het persgas in de condensor (platen-warmtewisselaar) niet voldoende afkoelt om een fase-overgang van gas naar vloeistof te bewerkstelligen. En dat betekent een enorm capaciteitsverlies.
Mitsubishi Zubadan 11,2 kW; 14500 Wp (6100 Oost en 8400 West)
Flow was vandaag 18L/minGrolsch schreef op zaterdag 21 augustus 2021 @ 14:37:
Weet je de flow niet tijdens sww run? Dat rekent wat makkelijker / betrouwbaarder
Dus dan is 80 graden niet ver boven de 71 graden (transitie voor R410a)Remco45 schreef op zondag 22 augustus 2021 @ 10:53:
Daar is rekening mee gehouden in het ontwerp.
Die oververhitting boven de Critical Temperature (in goed engels superheat) wordt toegepast om iets meer capaciteit te verkrijgen.
Boven de critical temperature blijft het koelmiddel gasvormig, ongeacht de druk.
Daarom mag er maar een beperkte superheat worden toegepast omdat anders het persgas in de condensor (platen-warmtewisselaar) niet voldoende afkoelt om een fase-overgang van gas naar vloeistof te bewerkstelligen. En dat betekent een enorm capaciteitsverlies.
Met een dT van 7 maakt dat 8,82kWh thermisch, wat is je e verbruik?
Superheat hebben alleen zubadan modellen en gebruiken deze techniek oa om het vermogen tot en met -15c te kunnen behouden. @remcoVer heeft een ecodan.Remco45 schreef op zondag 22 augustus 2021 @ 10:53:
Daar is rekening mee gehouden in het ontwerp.
Die oververhitting boven de Critical Temperature (in goed engels superheat) wordt toegepast om iets meer capaciteit te verkrijgen.
Boven de critical temperature blijft het koelmiddel gasvormig, ongeacht de druk.
Daarom mag er maar een beperkte superheat worden toegepast omdat anders het persgas in de condensor (platen-warmtewisselaar) niet voldoende afkoelt om een fase-overgang van gas naar vloeistof te bewerkstelligen. En dat betekent een enorm capaciteitsverlies.
13,1 kWp, Ecodan R32 7,5 , WTW ventilatie, Daikin FTXM35M(R) (5x), Doorstroomverwarmer, Douche WTW, Emco Novette Twin met LFP accu 51.2V 40Ah, Opel Vivaro DC L3H1 75kW (12-2022).
Volgens mij bedoel je hier de compressorinjectie die inderdaad alleen in de Zubadan modellen zit?koevlaas2 schreef op zondag 22 augustus 2021 @ 22:13:
[...]
Superheat hebben alleen zubadan modellen en gebruiken deze techniek oa om het vermogen tot en met -15c te kunnen behouden. @remcoVer heeft een ecodan.
Mitsubishi Zubadan 11,2 kW; 14500 Wp (6100 Oost en 8400 West)
dT van de SWW run was 2 graden.Grolsch schreef op zondag 22 augustus 2021 @ 21:44:
[...]
Met een dT van 7 maakt dat 8,82kWh thermisch, wat is je e verbruik?
Verbruik was 0.6kWh
DGC 200 - 1,8 m2
DGC 250 - 2,4 m2
DGC 300 - 2,8 m2
Ik heb meer informatie opgevraagd bij ReHeat - de dealer hier in NL - als ik info heb zal ik het hier delen.
Dit zou dus weer beter zijn dan het Panasonic wat waar ik vorige week over schreef (met een spiraal van 2,35 m2 in het 300 liter vat)
[ Voor 20% gewijzigd door daansan op 23-08-2021 10:01 ]
I love it when a plan comes together!
En wat kost het 300L model ?daansan schreef op maandag 23 augustus 2021 @ 10:00:
Ter info: ik krijg zojuist een email van OSO dat ze een nieuwe lijn boilers hebben met grotere spiralen:
DGC 200 - 1,8 m2
DGC 250 - 2,4 m2
DGC 300 - 2,8 m2
Ik heb meer informatie opgevraagd bij ReHeat - de dealer hier in NL - als ik info heb zal ik het hier delen.
Dit zou dus weer beter zijn dan het Panasonic wat waar ik vorige week over schreef (met een spiraal van 2,35 m2 in het 300 liter vat)
13,1 kWp, Ecodan R32 7,5 , WTW ventilatie, Daikin FTXM35M(R) (5x), Doorstroomverwarmer, Douche WTW, Emco Novette Twin met LFP accu 51.2V 40Ah, Opel Vivaro DC L3H1 75kW (12-2022).
Geen idee nog, vraag staat uit dus kom ik op terug als ik t weet!
I love it when a plan comes together!
Dit is 'm toch?daansan schreef op maandag 23 augustus 2021 @ 10:46:
[...]
Geen idee nog, vraag staat uit dus kom ik op terug als ik t weet!
https://www.vvseksperten....kw-1x230v-hx-2-8m2-194263
21.345 NoKr dat is 2.033 Euro
Amsterdam | 4.06 kWp | 28 x 145Wp SF | ONNO (20°) | Enzavu (hotjet mini) Nav5Ai + Smart Hydromodule (gasloos)
Het panasonic vat met 2,35 m2 spiraal ( PAW-TD30C1E5-HI ) kost bij ClimaMarket 1587 euro en is ook gemaakt door OSO.
I love it when a plan comes together!
Dan is een DJG goedkoper.ArjoK schreef op maandag 23 augustus 2021 @ 10:58:
[...]
Dit is 'm toch?
https://www.vvseksperten....kw-1x230v-hx-2-8m2-194263
21.345 NoKr dat is 2.033 Euro
13,1 kWp, Ecodan R32 7,5 , WTW ventilatie, Daikin FTXM35M(R) (5x), Doorstroomverwarmer, Douche WTW, Emco Novette Twin met LFP accu 51.2V 40Ah, Opel Vivaro DC L3H1 75kW (12-2022).
Hier vind ik hem ook in Polen: https://sklep.auroks.pl/p...-energetyczna-ErP-A/33801
Kost daar 3928 PLN wat neer komt op 856 euro?????
en hier ook (https://bojlersklep.pl/pl...ierdzewny-nierdzewka/1519) weer in Polen voor 1068 euro
[ Voor 20% gewijzigd door daansan op 23-08-2021 11:07 ]
I love it when a plan comes together!
Is er iemand die weet hoe dit aan te passen is? Anders bel ik uiteraard de installateur maar ik heb het vermoeden dat het iets kleins is, toch is het niet in de handleiding te vinden
DIt is 'm: https://www.ecodan.de/nl/...aadloze-kamerthermostaat/
Bij een dT van 2 graden en een flow van 19L/min is je thermische vermogen 2660Watt, bij een opgenomen vermogen van 600Watt is dat dus een COP van 4,43, dat zou best kunnen kloppen met buitentemperaturen van +20 graden.remcoVer schreef op maandag 23 augustus 2021 @ 09:59:
[...]
dT van de SWW run was 2 graden.
Verbruik was 0.6kWh
Nu is de kans op meetfouten bij zo'n kleine dT wel erg groot natuurlijk.
De sensoren van de mitsu meten "slechts" op 0,5 graad nauwkeurig.
Stel Ta is 33,3, Tr is 30.7, dT = 2,6 dus thermisch vermogen is 3458Watt
Mitsu meet Ta 33,5, Tr 30,5, dT = 3 dus thermisch vermogen van 3990Watt
Stel Ta is 33,2, Tr is 30,8, dT = 2,4, dus thermisch vermogen is 3192Watt
Mitsu meet Ta 33, Tr 31, dT = 2, dus thermisch vermogen is 2660Watt
Zo zie je dat 0,2 graden verschil een forse afwijking kan geven.
Gelijktijdig waterkraanknop en pijl omlaag ingedrukt houden tot je een menu krijgt, hierna met de pijltjes naar optie 4 en dan druk je op de kraan. Vervolgens pijl omhoog (of omlaag) en je ziet een extra temperatuur in beeld, bevestigen met kraan en daarna eruit met de kofferknop (linksonder).MIBRK schreef op maandag 23 augustus 2021 @ 11:08:
In onze nieuwe woning staat een Mitsubishi Ecodan L/W WP met een draadloze kamerthermostaat. Gek genoeg zie ik hier op het display alleen de in te stellen temperatuur maar niet de actuele kamertemperatuur.
Is er iemand die weet hoe dit aan te passen is? Anders bel ik uiteraard de installateur maar ik heb het vermoeden dat het iets kleins is, toch is het niet in de handleiding te vinden
DIt is 'm: https://www.ecodan.de/nl/...aadloze-kamerthermostaat/
13,1 kWp, Ecodan R32 7,5 , WTW ventilatie, Daikin FTXM35M(R) (5x), Doorstroomverwarmer, Douche WTW, Emco Novette Twin met LFP accu 51.2V 40Ah, Opel Vivaro DC L3H1 75kW (12-2022).
Kijk dat is nog eens parate kennis, dankjewel!koevlaas2 schreef op maandag 23 augustus 2021 @ 11:17:
[...]
Gelijktijdig waterkraanknop en pijl omlaag ingedrukt houden tot je een menu krijgt, hierna met de pijltjes naar optie 4 en dan druk je op de kraan. Vervolgens pijl omhoog (of omlaag) en je ziet een extra temperatuur in beeld, bevestigen met kraan en daarna eruit met de kofferknop (linksonder).
Ik doe dit regelmatig.MIBRK schreef op maandag 23 augustus 2021 @ 11:31:
[...]
Kijk dat is nog eens parate kennis, dankjewel!
13,1 kWp, Ecodan R32 7,5 , WTW ventilatie, Daikin FTXM35M(R) (5x), Doorstroomverwarmer, Douche WTW, Emco Novette Twin met LFP accu 51.2V 40Ah, Opel Vivaro DC L3H1 75kW (12-2022).
Het databook geeft de vermogens aan in verschillende categorieen: Max, Nominal, Mid, Min.
1e vraag: hoe belangrijk is het (bijv ivm geluid) om bij -10 te zorgen dat je benodigd vermogen afgedekt wordt zonder in Max te moeten draaien? (dus afgedekt door Nominal)
2e vraag: schakelt een Mitsu automatisch tussen Max, Nominal, Mid en Min?
3e vraag: de koevlaas2 formule komt bij mij uit op een benodigd vermogen van 7,27 kW, dien ik hier voor SWW nog wat bij op te tellen?
I love it when a plan comes together!
Aargh, zul je altijd zien als je iets gekocht hebt dat er niet lang daarna een beter model op de markt komt..daansan schreef op maandag 23 augustus 2021 @ 10:00:
Ter info: ik krijg zojuist een email van OSO dat ze een nieuwe lijn boilers hebben met grotere spiralen:
DGC 200 - 1,8 m2
DGC 250 - 2,4 m2
DGC 300 - 2,8 m2
Ik heb meer informatie opgevraagd bij ReHeat - de dealer hier in NL - als ik info heb zal ik het hier delen.
Dit zou dus weer beter zijn dan het Panasonic wat waar ik vorige week over schreef (met een spiraal van 2,35 m2 in het 300 liter vat)

Niet zo heel belangrijk, bij -10 maakt een buitenunit nu eenmaal een beetje lawaai, ik neem aan dat je met deze temperaturen niet buiten in je speedo met een potje bier op het terras zit.daansan schreef op maandag 23 augustus 2021 @ 11:48:
Nog drie vragen over het selecteren van het juiste vermogen Mitsubishi Warmtepomp.
Het databook geeft de vermogens aan in verschillende categorieen: Max, Nominal, Mid, Min.
1e vraag: hoe belangrijk is het (bijv ivm geluid) om bij -10 te zorgen dat je benodigd vermogen afgedekt wordt zonder in Max te moeten draaien? (dus afgedekt door Nominal)
Yup, volledig automatisch (daarom is het een inverter, modulerende warmtepomp).2e vraag: schakelt een Mitsu automatisch tussen Max, Nominal, Mid en Min?
Nee, dat zit daar bij in, gewoon lekker voor de SW75YAA gaan (of eventuele R32 opvolger).3e vraag: de koevlaas2 formule komt bij mij uit op een benodigd vermogen van 7,27 kW, dien ik hier voor SWW nog wat bij op te tellen?
ik moest wel effe lachen bij de visual van een biertje drinken in een speedo op het terras in de winterGrolsch schreef op maandag 23 augustus 2021 @ 12:09:
[...]
Niet zo heel belangrijk, bij -10 maakt een buitenunit nu eenmaal een beetje lawaai, ik neem aan dat je met deze temperaturen niet buiten in je speedo met een potje bier op het terras zit.
[...]
Yup, volledig automatisch (daarom is het een inverter, modulerende warmtepomp).
[...]
Nee, dat zit daar bij in, gewoon lekker voor de SW75YAA gaan (of eventuele R32 opvolger).
Maar helemaal duidelijk en bedankt voor de antwoorden! Dan ga ik nu een beter vergelijk maken tussen de PUHZ-SW75YAA en de PUD-SWM80YAA! Eens de vermogens en COP's naast elkaar leggen en kijken of op basis daarvan een SCOP kan voorspellen.
I love it when a plan comes together!
Maar volgens mij heb jij een keer aangegeven dat je koelen niet zo belangrijk vindt.
Succes met het maken van je afwegingen, ik ken veel gebruikers met een SW75YAA, en volgens mij zijn ze allemaal erg tevreden. Het is ook een erg mooie WP met goede specs, hoog vermogen als het moet (-10) en lekker ver terug kunnen moduleren.
Klopt, koelen is voor mij niet zo belangrijk.Grolsch schreef op maandag 23 augustus 2021 @ 12:16:
Het grootste nadeel van de PUD-SWM80YAA zou ik vinden dat deze niet kan koelen?
Maar volgens mij heb jij een keer aangegeven dat je koelen niet zo belangrijk vindt.
Succes met het maken van je afwegingen, ik ken veel gebruikers met een SW75YAA, en volgens mij zijn ze allemaal erg tevreden. Het is ook een erg mooie WP met goede specs, hoog vermogen als het moet (-10) en lekker ver terug kunnen moduleren.
Als de twee vergelijk dan lijkt de PUD wat hogere capaciteiten en COPs tehalen in Max en Nominal mode vanaf -7 en kouder. Wellicht ook logisch, Koevlaas2 gaf eerder al aan dat het de opvolger van de Zubadan was.
Maar als we naar Mid en Min kijken dan wint de PUHZ-SW75YAA het zowel vwb vermogen als COP vanaf 2 graden.
Dus waar selecteer je dan op, merendeel van het jaar draaien we hier denk ik Mid en Min vermogens.
En die PUHZ-SW75YAA is mogelijk nog goedkoper te krijgen ook.
I love it when a plan comes together!
Dan zou je de PUHZ-SHW80YAA en de PUD-SWM80YAA met elkaar moeten vergelijken, want nu ben je een Ecodan met een Zubadan aan het vergelijken.daansan schreef op maandag 23 augustus 2021 @ 12:11:
[...]
ik moest wel effe lachen bij de visual van een biertje drinken in een speedo op het terras in de winter![]()
Maar helemaal duidelijk en bedankt voor de antwoorden! Dan ga ik nu een beter vergelijk maken tussen de PUHZ-SW75YAA en de PUD-SWM80YAA! Eens de vermogens en COP's naast elkaar leggen en kijken of op basis daarvan een SCOP kan voorspellen.
Persoonlijk zou ik gaan voor de SUZ-SWM80VAA, enkelfase dat wel maar flink goedkoper dan een zubadan.
13,1 kWp, Ecodan R32 7,5 , WTW ventilatie, Daikin FTXM35M(R) (5x), Doorstroomverwarmer, Douche WTW, Emco Novette Twin met LFP accu 51.2V 40Ah, Opel Vivaro DC L3H1 75kW (12-2022).
dat enkelfasig zijn houdt me nogal tegen. Ik zit hier op een driefase aansluiting waarbij ik nu al theoretisch (praktijk nog niet) al boven de maximale belasting van 3*25A uitkom.koevlaas2 schreef op maandag 23 augustus 2021 @ 12:20:
[...]
Dan zou je de PUHZ-SHW80YAA en de PUD-SWM80YAA met elkaar moeten vergelijken, want nu ben je een Ecodan met een Zubadan aan het vergelijken.
Persoonlijk zou ik gaan voor de SUZ-SWM80VAA, enkelfase dat wel maar flink goedkoper dan een zubadan.
Is eenfasig draaien bij jou/jullie helemaal geen issue dan?
I love it when a plan comes together!
Nee hier al ruim 5 jaar geen probleem, sowieso komt het maximale af te nemen vermogen bijna nooit boven de 6 kW uit (met het hele huis).daansan schreef op maandag 23 augustus 2021 @ 12:21:
[...]
dat enkelfasig zijn houdt me nogal tegen. Ik zit hier op een driefase aansluiting waarbij ik nu al theoretisch (praktijk nog niet) al boven de maximale belasting van 3*25A uitkom.
Is eenfasig draaien bij jou/jullie helemaal geen issue dan?
Ga je een auto laden op 11 kW in de nacht dan hoeft het nog steeds geen probleem te zijn, 3x25A heeft een vermogen van ruim 17 kW.
13,1 kWp, Ecodan R32 7,5 , WTW ventilatie, Daikin FTXM35M(R) (5x), Doorstroomverwarmer, Douche WTW, Emco Novette Twin met LFP accu 51.2V 40Ah, Opel Vivaro DC L3H1 75kW (12-2022).
De 8KW WP kan elektrisch toch ruim 5000Watt uit het net trekken als het koud is tijdens een SWW run.
Bij 3 x 25A moet je lager afzekeren naar bijv. 1 x 20A
Met 20A kun je maximaal 4600Watt afnemen, en dan zit meteen die hele fase nagenoeg "vol".
Als je dan ook nog enthousiast een EV begint te laden, of bijv. een forse inductiekookplaat hebt, dan heb je kans dat er een hoofdzekering uit gaat.
[ Voor 25% gewijzigd door Grolsch op 23-08-2021 12:53 ]
@daansan dus maak je geen zorgen om 3x25A, is voor 99% van de huishoudens echt een prima aansluiting en voldoet ruim. Tenzij je echt grote dingen hebt staan (kleine machinefabriek?).
edit: lol ik zie dat @Grolsch juist wel liever 3 fase zou hebben
[ Voor 7% gewijzigd door Fr33z op 23-08-2021 12:36 ]
Ik verwacht overigens in de toekomst wel accu's van > 100 kWh met daarbij een wat hoger laadvermogen.Fr33z schreef op maandag 23 augustus 2021 @ 12:35:
@hierboven (de post van koevlaas, niet van grolsch): en dan moet je je ook nog afvragen of het ene logische use-case is dat je een auto laadt met 11kW snachts. Ik verwacht juist dat veel thuisladen prima met 3 of misschien 6 kW kan plaatsvinden. Je slaapt meestal toch minstens 8 uurtjes plus beetje opstaan, ontbijt etc. Je hebt dus zomaar 10 uur de tijd om je accu weer te laden. Nu zijn veel grotere EV's misschien uitgerust met een 64 kWh accu, dus zelfs als je hem echt tot nul weet te rijden bij thuiskomst kun je 10uur later weer op 100% staan, met slechts 6 kW aan elektrisch vermogen nodig.
@daansan dus maak je geen zorgen om 3x25A, is voor 99% van de huishoudens echt een prima aansluiting en voldoet ruim. Tenzij je echt grote dingen hebt staan (kleine machinefabriek?).
edit: lol ik zie dat @Grolsch juist wel liever 3 fase zou hebben
13,1 kWp, Ecodan R32 7,5 , WTW ventilatie, Daikin FTXM35M(R) (5x), Doorstroomverwarmer, Douche WTW, Emco Novette Twin met LFP accu 51.2V 40Ah, Opel Vivaro DC L3H1 75kW (12-2022).
Mitsubishi Zubadan 11,2 kW; 14500 Wp (6100 Oost en 8400 West)
volgens dit bestand (https://danskvarme.dk/wp-...til-PUD-SWM-YAA-Split.pdf) klopt dat dan weer niet.koevlaas2 schreef op maandag 23 augustus 2021 @ 12:20:
[...]
Dan zou je de PUHZ-SHW80YAA en de PUD-SWM80YAA met elkaar moeten vergelijken, want nu ben je een Ecodan met een Zubadan aan het vergelijken.
Persoonlijk zou ik gaan voor de SUZ-SWM80VAA, enkelfase dat wel maar flink goedkoper dan een zubadan.
Zij noemen de PUD-SWM80YAA wel degelijk een Power Inverter
En den PUD-SHWM80YAA zou dan de nieuwe Zubadan variant moeten zijn (en die laat inderdaad hogere vermogens zien op koude temperaturen dan de PUD-SWM80YAA)
[ Voor 6% gewijzigd door daansan op 23-08-2021 15:19 ]
I love it when a plan comes together!
Zie ze nog niet terug bij Alklima - ook zonder koeling nog niet
Liefst ga ik richting Mitsubishi.
[ Voor 22% gewijzigd door Kees_frl op 23-08-2021 15:28 ]
WP Vaillant VWL75/6 A 230V | Boiler VIH RW 300/3 MR | 27 x 405 ZZO= 10.935 op Solar Edge 9 kW 3 fasen omvormer | Vent: Zehnder Q600 ERV
Je hebt gelijk, de SWM is de power inverter en de sHwm is een zubadan dat was bij de oude serie ook zo gelabeld.daansan schreef op maandag 23 augustus 2021 @ 15:04:
[...]
volgens dit bestand (https://danskvarme.dk/wp-...til-PUD-SWM-YAA-Split.pdf) klopt dat dan weer niet.
Zij noemen de PUD-SWM80YAA wel degelijk een Power Inverter
En den PUD-SHWM80YAA zou dan de nieuwe Zubadan variant moeten zijn (en die laat inderdaad hogere vermogens zien op koude temperaturen dan de PUD-SWM80YAA)
Dan kan je de SWM dus als 3 fasen Ecodan beschouwen.
13,1 kWp, Ecodan R32 7,5 , WTW ventilatie, Daikin FTXM35M(R) (5x), Doorstroomverwarmer, Douche WTW, Emco Novette Twin met LFP accu 51.2V 40Ah, Opel Vivaro DC L3H1 75kW (12-2022).
Aangezien ik ook geïnteresseerd ben, deze shop even gecontacteerd, leveren helaas enkel binnen Polen.en hier ook (https://bojlersklep.pl/pl...ierdzewny-nierdzewka/1519) weer in Polen voor 1068 euro
Dus mocht je een leverancier binnen NL/BE vinden houd ik me aanbevolen
Die eerste link zegt wel in NL te leveren, ik wacht op een quote. Morgen verwacht ik ook een antwoord van reheat aangezien zij officieel in NL distributeur van OSO zijniwhnm89 schreef op maandag 23 augustus 2021 @ 19:58:
[...]
Aangezien ik ook geïnteresseerd ben, deze shop even gecontacteerd, leveren helaas enkel binnen Polen.
Dus mocht je een leverancier binnen NL/BE vinden houd ik me aanbevolen
I love it when a plan comes together!
als je naar de gegevens kijkt dan doet een 4 kw mitsubishi electric bij -10 graden nog 5,4 kW aan thermisch vermogen terwijl een Nibe 6 kW bij -7 nog maar 4,5kw kan leveren
plakken de fabrikanten willekeurig een vermogen op een warmtepomp of is dit toch nog ergens op gebaseerd?
Dit topic is gesloten.