Bedankt, maar wat ik me dan afvraag, begint hij pas te meten bij 5l/min of moet ik als hij bijvoorbeeld 20l/min aangeeft er vanuitgaan dat hij 15 (20-5) doet?Jojan265 schreef op vrijdag 10 februari 2023 @ 12:54:
[...]
5 L/min is het minimum dat aangegeven wordt. Dus ook bij geen flow is het 5 L/min. Dat is ook geen probleem aangezien dit onder het toegestane minimum ligt. Je hebt al eerder een flow alarm gehad indien dit gebeurd tijdens bedrijf (CH14).
Ja ik heb er een lambda ingezet die bij een flow < 6 een 0 aangeeft.ErikKam schreef op vrijdag 10 februari 2023 @ 11:08:
Waar ik iemand heb geholpen met statussen lezen met de modbus valt mij op dat de Flow rate nooit onder de 5l/m gaat, dus ook als de pomp uit staat.
Iemand die dit ook ervaart en of een idee wat hier de oorzaak van kan zijn?
YAML:
1 2 3 4 5 6 7 8 9 10 11 12 - platform: modbus_controller modbus_controller_id: LG name: "LG WP flow-rate" id: WP_flowrate ## input register 30009 register_type: read address: 8 unit_of_measurement: "lpm" value_type: S_WORD accuracy_decimals: 1 filters: - multiply: 0.1
After all, we are nothing more or less than what we choose to reveal.
Nee. Het is een soort ondergrens in de weergave. Deze metingen zijn erg onnauwkeurig in het onderbereik. Dus 6 L/min is 6 L/min en 20 = 20.ErikKam schreef op vrijdag 10 februari 2023 @ 13:06:
[...]
Bedankt, maar wat ik me dan afvraag, begint hij pas te meten bij 5l/min of moet ik als hij bijvoorbeeld 20l/min aangeeft er vanuitgaan dat hij 15 (20-5) doet?
< 5 = 5.
LG-HM071MR-U44 / SWW Hewalex PCWU 3.0 / PV SMA + Jinko 14 kWp / Kia e-Niro
Hallo,
sinds 1 maand hebben we een LG HM123MR U34 die naar tevredenheid draait.
Heeft iemand een adres voor het in bedrijf laten stellen in de omgeving Hoorn Noord Holland.
Ik dacht dat ik dat makkelijk kon vinden maar dat valt tegen.
sinds 1 maand hebben we een LG HM123MR U34 die naar tevredenheid draait.
Heeft iemand een adres voor het in bedrijf laten stellen in de omgeving Hoorn Noord Holland.
Ik dacht dat ik dat makkelijk kon vinden maar dat valt tegen.
LG HM071 MR U44 ~ 14x260WP Black ~ SMA 3000TL ~ 8.1 kWp Solaredge ~ 3x Multiplus 5000VA ~ 32 kWh EVE MB31 ~ JK BMS
Let wel even hier op:bas00 schreef op vrijdag 10 februari 2023 @ 14:35:
Hallo,
sinds 1 maand hebben we een LG HM123MR U34 die naar tevredenheid draait.
Heeft iemand een adres voor het in bedrijf laten stellen in de omgeving Hoorn Noord Holland.
Ik dacht dat ik dat makkelijk kon vinden maar dat valt tegen.
Timple in "Lucht/Water warmtepomp om mee te verwarmen en te koelen #10"
https://github.com/hubertjanhickinson/OrconWifiController/
Bedankt voor de tip maar met reiskosten kom ik bij dit bedrijf over de € 500,-Smartmailer schreef op vrijdag 10 februari 2023 @ 16:24:
Misschien kan je hiervoor dit bedrijf inschakelen.
Groeten
Niemand iets dichterbij Hoorn in de buurt.
Hoe komen jullie aan zulke hoge debieten? Bij mij staat de pomp op 60% en doet ie steeds iets van 12 l/pm. Ik las dat mensen goede ervaringen hadden met 60 of 65% of kan hij beter op automatisch?
:fill(white):strip_exif()/f/image/QyDR4wsQyXYQDgdyMMTcCmf5.png?f=user_large)
Ik zit nu precies een week in de heerlijke warmte van mijn LG maar de subsidiepot raakt vast een keertje leeg.
Weet iemand hier zo'n soort bedrijf als dit die de boel voor me kan bekijken? Maar dan meer in de buurt van Haarlemmermeer?
:fill(white):strip_exif()/f/image/QyDR4wsQyXYQDgdyMMTcCmf5.png?f=user_large)
Ik zit nu precies een week in de heerlijke warmte van mijn LG maar de subsidiepot raakt vast een keertje leeg.
Weet iemand hier zo'n soort bedrijf als dit die de boel voor me kan bekijken? Maar dan meer in de buurt van Haarlemmermeer?
Voor de meetfreaks onder ons een stukje meetervaring: bekend is dat de temperatuurmeting van de ThermaV op z'n zachtst gezegd niet zo nauwkeurig is. Het vermoeden was dat je er eigenlijk niet goed de COP mee kunt bepalen. Om die reden heb ik een eenvoudig modbus printje besteld (nt18b07) met 7 bijbehorende NTC sensoren. Als test de sensoren op een kluitje samengebonden. Resultaat: Onderling zo rond de meetresolutie van 0,1 graad gelijk. Stukken beter dan de 0,8 graad meetresoltie van LG zelf. Afgelopen weekeind de sensoren ingebouwd in onze LG (9kw U44). De LG sensoren zitten ingeklemd in een aangesoldeerd buisje, dat was snel gevonden, Ik heb 'mijn' NTC sensoren in de holte tegen dit buisje geplakt met thermische pasta en met een bindbandje vastgezet. Er nog wat extra isolatie overheen geplaatst. Onderstaand de resultaten
Temperaturen liggen zo goed als over elkaar, goed zichtbaar zijn de grove stappen van LG
:strip_exif()/f/image/8em2xhIxV0YPfO9NbKpgzRdD.jpg?f=fotoalbum_large)
Als je dan vermogen gaat berekenen dan zie dat de grove stapjes in de LG meting idioot grote stappen in het berekende thermisch vermogen geven. 'Mijn' meting wordt het 'ruis' dat je nog kunt uitmiddelen
:strip_exif()/f/image/QzB4HC0e1XKlpw0wlmCE1aVZ.jpg?f=fotoalbum_large)
En als je daarna nog de COP gaat uitrekenen, dan springen de tranen je in de ogen. Met de LG meting maakt de COP sprongen van 2 naar 2,7. Da's nogal watt. De COP blijft ook langdurig 'laag' of 'hoog' waardoor je eigenlijk niet een gemiddelde kunt bepalen. Daar heb je wisselingen voor nodig.:strip_exif()/f/image/UA8fvfbu69VcW9nmrmRXuPPd.jpg?f=fotoalbum_large)
Al met al denk dat het met zo'n eigen meting wat beter mogelijk is de COP te berekenen.
Ik had overigens nog een paar meetsondes over en heb die op het R32 leidingwerk geplakt. Ik zag verrassende resultaten, met name tijdens het al of niet - soort van- oscilleren van de regeling dat je veel ziet Ik moet er nog in detail naar kijken. Wie weet levert dat inzichten op.
Temperaturen liggen zo goed als over elkaar, goed zichtbaar zijn de grove stappen van LG
:strip_exif()/f/image/8em2xhIxV0YPfO9NbKpgzRdD.jpg?f=fotoalbum_large)
Als je dan vermogen gaat berekenen dan zie dat de grove stapjes in de LG meting idioot grote stappen in het berekende thermisch vermogen geven. 'Mijn' meting wordt het 'ruis' dat je nog kunt uitmiddelen
:strip_exif()/f/image/QzB4HC0e1XKlpw0wlmCE1aVZ.jpg?f=fotoalbum_large)
En als je daarna nog de COP gaat uitrekenen, dan springen de tranen je in de ogen. Met de LG meting maakt de COP sprongen van 2 naar 2,7. Da's nogal watt. De COP blijft ook langdurig 'laag' of 'hoog' waardoor je eigenlijk niet een gemiddelde kunt bepalen. Daar heb je wisselingen voor nodig.
:strip_exif()/f/image/UA8fvfbu69VcW9nmrmRXuPPd.jpg?f=fotoalbum_large)
Al met al denk dat het met zo'n eigen meting wat beter mogelijk is de COP te berekenen.
Ik had overigens nog een paar meetsondes over en heb die op het R32 leidingwerk geplakt. Ik zag verrassende resultaten, met name tijdens het al of niet - soort van- oscilleren van de regeling dat je veel ziet Ik moet er nog in detail naar kijken. Wie weet levert dat inzichten op.
9kW U44
Heel interessantgerlag schreef op vrijdag 10 februari 2023 @ 21:29:
Voor de meetfreaks onder ons een stukje meetervaring: bekend is dat de temperatuurmeting van de ThermaV op z'n zachtst gezegd niet zo nauwkeurig is. Het vermoeden was dat je er eigenlijk niet goed de COP mee kunt bepalen. Om die reden heb ik een eenvoudig modbus printje besteld (nt18b07) met 7 bijbehorende NTC sensoren. Als test de sensoren op een kluitje samengebonden. Resultaat: Onderling zo rond de meetresolutie van 0,1 graad gelijk. Stukken beter dan de 0,8 graad meetresoltie van LG zelf. Afgelopen weekeind de sensoren ingebouwd in onze LG (9kw U44). De LG sensoren zitten ingeklemd in een aangesoldeerd buisje, dat was snel gevonden, Ik heb 'mijn' NTC sensoren in de holte tegen dit buisje geplakt met thermische pasta en met een bindbandje vastgezet. Er nog wat extra isolatie overheen geplaatst. Onderstaand de resultaten
Temperaturen liggen zo goed als over elkaar, goed zichtbaar zijn de grove stappen van LG
[Afbeelding]
Als je dan vermogen gaat berekenen dan zie dat de grove stapjes in de LG meting idioot grote stappen in het berekende thermisch vermogen geven. 'Mijn' meting wordt het 'ruis' dat je nog kunt uitmiddelen
[Afbeelding]
En als je daarna nog de COP gaat uitrekenen, dan springen de tranen je in de ogen. Met de LG meting maakt de COP sprongen van 2 naar 2,7. Da's nogal watt. De COP blijft ook langdurig 'laag' of 'hoog' waardoor je eigenlijk niet een gemiddelde kunt bepalen. Daar heb je wisselingen voor nodig. [Afbeelding]
Al met al denk dat het met zo'n eigen meting wat beter mogelijk is de COP te berekenen.
Ik had overigens nog een paar meetsondes over en heb die op het R32 leidingwerk geplakt. Ik zag verrassende resultaten, met name tijdens het al of niet - soort van oscilleren- van de regeling dat je veel ziet moet er nog in detail naar kijken. Wie weet levert dat inzichten op.
Waar haal je de "LG" meetwaarden vandaan eigenlijk?
LG-HM123MR-U34 | LG-G12WL (ARTCOOL Stylist) | Orcon HRC-500 MaxComfort | 4.160 WP Oost-West
Casper de Boer schreef op vrijdag 10 februari 2023 @ 21:55:
Waar haal je de "LG" meetwaarden vandaan eigenlijk?
9kW U44
Dacht dat je misschien rechtstreeks de meetwaarden uit de sensoren haalde
LG-HM123MR-U34 | LG-G12WL (ARTCOOL Stylist) | Orcon HRC-500 MaxComfort | 4.160 WP Oost-West
Leuke plaatjes, ben wel benieuwd wat die R32 metingen je opleveren, en of we via de beperkte mogelijkheden via de remote control en modbus dit ocsillerende gedrag kunnen beinvloeden. Neem aan dat je een en ander hier nog een keer deelt?gerlag schreef op vrijdag 10 februari 2023 @ 21:29:
[,,,]
Ik had overigens nog een paar meetsondes over en heb die op het R32 leidingwerk geplakt. Ik zag verrassende resultaten, met name tijdens het al of niet - soort van- oscilleren van de regeling dat je veel ziet Ik moet er nog in detail naar kijken. Wie weet levert dat inzichten op.
Dat is wel de bedoeling. Ik had de sensoren eigenlijk min of meer lukraak op het R32 leidingwerk geplakt. Eén zit ook 'thermisch parallel' aan een LG sensor, de ander weet ik even niet meer. Ik zal deze week eens zien of ik kan duiden waar ze precies zitten.
Maar ik kan natuurlijk al wel een plaatje tonen, misschien is er door kenners iets zinvols over te zeggen
:strip_exif()/f/image/1pxJor3xclcw2RE9e4bhtv78.jpg?f=fotoalbum_large)
Opvallend is dat de temperatuur van een van de (ik denk) R32 leidingen steeds wisselt naar de temperatuur van in- resp uitgaand water. (blauwe cirkel) De andere leiding oscilleert op best wel hoge temperaturen van bijna 40 tot bijna 50 graden. Ik kan me niet voorstellen dat dit niet ten koste van de COP gaat. Het kost je de COP zogezegd... Maar als de oscillatie weg is (bij mij gebeurde dat toen ik vanmiddag de target twee graden lager zette, lichtblauwe lijn) dan schurkt de temperatuur van de R32 leiding met de ntc3 zonder oscillatie tegen de Ta aan. Ook die gek hoge temperaturen van de leiding met ntc_4 worden wat lager en het oscilleert niet meer. Wel zie je goed die uurlijkse piekjes die eerder ook al op het forum werden genoemd.
Maar, nogmaals, eerste nog eens goed kijken op welke leidingen ik nu eigenlijk meet...
Maar ik kan natuurlijk al wel een plaatje tonen, misschien is er door kenners iets zinvols over te zeggen
:strip_exif()/f/image/1pxJor3xclcw2RE9e4bhtv78.jpg?f=fotoalbum_large)
Opvallend is dat de temperatuur van een van de (ik denk) R32 leidingen steeds wisselt naar de temperatuur van in- resp uitgaand water. (blauwe cirkel) De andere leiding oscilleert op best wel hoge temperaturen van bijna 40 tot bijna 50 graden. Ik kan me niet voorstellen dat dit niet ten koste van de COP gaat. Het kost je de COP zogezegd... Maar als de oscillatie weg is (bij mij gebeurde dat toen ik vanmiddag de target twee graden lager zette, lichtblauwe lijn) dan schurkt de temperatuur van de R32 leiding met de ntc3 zonder oscillatie tegen de Ta aan. Ook die gek hoge temperaturen van de leiding met ntc_4 worden wat lager en het oscilleert niet meer. Wel zie je goed die uurlijkse piekjes die eerder ook al op het forum werden genoemd.
Maar, nogmaals, eerste nog eens goed kijken op welke leidingen ik nu eigenlijk meet...
9kW U44
Momenteel goed tevreden hoe de regeling van de LG 7kWU44 werkt. Ik regel op Water+Lucht, waarbij water op stooklijn en lucht op vaste instelling van 21 °C. Tijdens de defrost gaat via HA de unit op Stille modus voor ongeveer 17 minuten. Ook wordt de stille modus geactiveerd boven 5 °C en gedeactiveerd onder 2 °C buitentemperatuur (gemeten met aparte sensor).
/f/image/qivK4R1VuvagKnYBVY1RPqyK.png?f=fotoalbum_large)
De temperatuur in de kamer blijft redelijk constant. De temperatuur die getoond wordt is gemeten op een hoektafel naast de bank, zodat echt gemeten wordt, zoals we het zelf ervaren en niet zoals de thermostaat het aan de wand meet op 1.5 m hoogte. De variatie blijft binnen 0.6 °C, waarbij 's avonds als we thuis zijn en op de bank zitten, de bovenwaarde in beeld komt, en 's nachts (tegen de ochtend) wordt de onderwaarde bereikt. Dit is voor ons eigenlijk precies zoals we het willen hebben. Het voelt erg confortabel. Als je lange tijd stil zit is een iets hogere temperatuur prima.
/f/image/BUUmSFrHMdjHbIZFOAlMXbk8.png?f=fotoalbum_large)
Nu op naar de periode, waarbij het minimum vermogen teveel is voor een hele dag verwarmen. De unit zal dan op de door mij gewenste tijden uit moeten gaan. Ook daar heb ik een automatisering voor gemaakt in HA, maar dat is dus nog even afwachten of dat allemaal goed werkt.
/f/image/qivK4R1VuvagKnYBVY1RPqyK.png?f=fotoalbum_large)
De temperatuur in de kamer blijft redelijk constant. De temperatuur die getoond wordt is gemeten op een hoektafel naast de bank, zodat echt gemeten wordt, zoals we het zelf ervaren en niet zoals de thermostaat het aan de wand meet op 1.5 m hoogte. De variatie blijft binnen 0.6 °C, waarbij 's avonds als we thuis zijn en op de bank zitten, de bovenwaarde in beeld komt, en 's nachts (tegen de ochtend) wordt de onderwaarde bereikt. Dit is voor ons eigenlijk precies zoals we het willen hebben. Het voelt erg confortabel. Als je lange tijd stil zit is een iets hogere temperatuur prima.
/f/image/BUUmSFrHMdjHbIZFOAlMXbk8.png?f=fotoalbum_large)
Nu op naar de periode, waarbij het minimum vermogen teveel is voor een hele dag verwarmen. De unit zal dan op de door mij gewenste tijden uit moeten gaan. Ook daar heb ik een automatisering voor gemaakt in HA, maar dat is dus nog even afwachten of dat allemaal goed werkt.
LG-HM071MR-U44 / SWW Hewalex PCWU 3.0 / PV SMA + Jinko 14 kWp / Kia e-Niro
Oef, die moduleert wel heel mooi terug naar een laag constant vermogen. Bij oa @gerlag en mij is het net of de regeling gaat oscilleren, maar er ziin ook tijden dat ie uren achter elkaar mooi constant op laag vermogen draait, zo als in jouw plaatje.Jojan265 schreef op zaterdag 11 februari 2023 @ 09:02:
Momenteel goed tevreden hoe de regeling van de LG 7kWU44 werkt. Ik regel op Water+Lucht, waarbij water op stooklijn en lucht op vaste instelling van 21 °C. Tijdens de defrost gaat via HA de unit op Stille modus voor ongeveer 17 minuten. Ook wordt de stille modus geactiveerd boven 5 °C en gedeactiveerd onder 2 °C buitentemperatuur (gemeten met aparte sensor).
Wat voor waterflow en hysterese instellingen (en wat verder de regeling kan beinvloeden) draai jij?
Hier soortgelijke plannen @Jojan265 !
Ik ga de LG ook op stille modus zetten boven bepaalde buitentemperaturen maar ook tijdens dure uren (dynamisch energiecontract) als het niet te koud is, al weer ik niet of dat echt iets gaat besparen. Mooiste zou zijn als ik eventuele defrosts zou kunnen beperken in de dure uren maar ik heb er nog niet zoveel gehad.
Maar als je kijkt naar het gedrag, links gewone modus, (midden = auto opladen), rechts stille modus... is stille modus wel goed voor de levensduur van het apparaat? Blijkbaar is het noodzakelijk iets te doen elk uur wat je belemmert met stille modus.
:strip_exif()/f/image/CjG9HYFDrcX1Yrtj2faiFbrs.jpg?f=fotoalbum_large)
Of ik maak me terecht ongerust want die piekjes zijn noodzakelijk, of ik maak me zorgen om niets maar dan doet dat apparaat in gewone modus dus iets wat niet zeer noodzakelijk is
Ik ga de LG ook op stille modus zetten boven bepaalde buitentemperaturen maar ook tijdens dure uren (dynamisch energiecontract) als het niet te koud is, al weer ik niet of dat echt iets gaat besparen. Mooiste zou zijn als ik eventuele defrosts zou kunnen beperken in de dure uren maar ik heb er nog niet zoveel gehad.
Maar als je kijkt naar het gedrag, links gewone modus, (midden = auto opladen), rechts stille modus... is stille modus wel goed voor de levensduur van het apparaat? Blijkbaar is het noodzakelijk iets te doen elk uur wat je belemmert met stille modus.
:strip_exif()/f/image/CjG9HYFDrcX1Yrtj2faiFbrs.jpg?f=fotoalbum_large)
Of ik maak me terecht ongerust want die piekjes zijn noodzakelijk, of ik maak me zorgen om niets maar dan doet dat apparaat in gewone modus dus iets wat niet zeer noodzakelijk is
Ik regel op uitvoer temperatuur met een hysterese van -1 .. +4BernieW schreef op zaterdag 11 februari 2023 @ 09:38:
[...]
Oef, die moduleert wel heel mooi terug naar een laag constant vermogen. Bij oa @gerlag en mij is het net of de regeling gaat oscilleren, maar er ziin ook tijden dat ie uren achter elkaar mooi constant op laag vermogen draait, zo als in jouw plaatje.
Wat voor waterflow en hysterese instellingen (en wat verder de regeling kan beinvloeden) draai jij?
De hysterese van de kamertemperatuur is van -0.5 .. +1.5
Ik regel op vaster waterflow van 19.5 L/min (op optimaal debiet heb ik soms last van CH14 bij een defrost, of gaat de unit uit op max hysterese bij de smeerpiek).
De pompcapaciteit staat op 100%.
LG-HM071MR-U44 / SWW Hewalex PCWU 3.0 / PV SMA + Jinko 14 kWp / Kia e-Niro
Tja, dat is ook iets waar ik nog vraagtekens bij heb. Ik heb echter nog nergens gelezen of gehoord, dat constant op stille modus niet aan te raden is. Misschien dat ik een automatisering ga maken, dat hij elke dag in ieder geval even 2 uur van stille modus afgaat, om zodoende de smeerpiek te kunnen doen. Misschien dat ik de vraag even bij LG neerleg.Pixal schreef op zaterdag 11 februari 2023 @ 09:44:
Hier soortgelijke plannen @Jojan265 !
Ik ga de LG ook op stille modus zetten boven bepaalde buitentemperaturen maar ook tijdens dure uren (dynamisch energiecontract) als het niet te koud is, al weer ik niet of dat echt iets gaat besparen. Mooiste zou zijn als ik eventuele defrosts zou kunnen beperken in de dure uren maar ik heb er nog niet zoveel gehad.
Maar als je kijkt naar het gedrag, links gewone modus, (midden = auto opladen), rechts stille modus... is stille modus wel goed voor de levensduur van het apparaat? Blijkbaar is het noodzakelijk iets te doen elk uur wat je belemmert met stille modus.
[Afbeelding]
Of ik maak me terecht ongerust want die piekjes zijn noodzakelijk, of ik maak me zorgen om niets maar dan doet dat apparaat in gewone modus dus iets wat niet zeer noodzakelijk is
LG-HM071MR-U44 / SWW Hewalex PCWU 3.0 / PV SMA + Jinko 14 kWp / Kia e-Niro
Dank je wel. Weet jij zo ook wat de minimale en maximale flow van jouw 7kW is? Ik heb een 14 kW en de minimale flow is al 17 l/min, max zit ie bij mij rond de 40 l/min. De minimale zou bij jouallicht nog onde de 10 l/min uitkomen.Jojan265 schreef op zaterdag 11 februari 2023 @ 09:47:
[...]
Ik regel op uitvoer temperatuur met een hysterese van -1 .. +4
De hysterese van de kamertemperatuur is van -0.5 .. +1.5
Ik regel op vaster waterflow van 19.5 L/min (op optimaal debiet heb ik soms last van CH14 bij een defrost, of gaat de unit uit op max hysterese bij de smeerpiek).
De pompcapaciteit staat op 100%.
Overigens draai ik voornamelijk stille modus. < 3 °C gaat ie automatisch naar vol vermogen.
Als ik op optimaal debiet regel, gaat de flow naar 8 L/min. Max. is 20 L/min bij mij.BernieW schreef op zaterdag 11 februari 2023 @ 09:59:
[...]
Dank je wel. Weet jij zo ook wat de minimale en maximale flow van jouw 7kW is? Ik heb een 14 kW en de minimale flow is al 17 l/min, max zit ie bij mij rond de 40 l/min. De minimale zou bij jouallicht nog onde de 10 l/min uitkomen.
Overigens draai ik voornamelijk stille modus. < 3 °C gaat ie automatisch naar vol vermogen.
LG-HM071MR-U44 / SWW Hewalex PCWU 3.0 / PV SMA + Jinko 14 kWp / Kia e-Niro
ik heb de laatste week goede resultaten met siemens externe thermostaat,die is heel nauwkeurig wat betreft lucht temp. in de kamer...... boven/onderwaarde is nu. 0.4gr(totaal verschil is nu0.8gr).......bij thermstaat LG controller is dat boven/onderwaarde 1gr (totaal verschil is 2 gr.....kan niet kleiner)......al met al de temp. in kamer is constanter........alleen WP maakt meer kortere runs +- 1uur dit vind ik op zich geen probleem+ik heb een klok programma met nachtverlaging etc.
Hier vergelijkbaar, 7,8 l/.min minimaal, max 22 l/min.Jojan265 schreef op zaterdag 11 februari 2023 @ 10:04:
Als ik op optimaal debiet regel, gaat de flow naar 8 L/min. Max. is 20 L/min bij mij.
Nog wat anders: Nu ik met m'n eigen sensoren de COP wat beter kan berekenen valt me op dat de COP beter is in stille modus. Niet omdat er meer thermisch vermogen wordt geleverd, maar omdat de WP zelf minder elektrisch vermogen vraagt. Om circa 09:10 de overgang naar stille modus. Ik vind de (mijn) COP overigens nog steeds vrij laag, (outdoor 8 grC, Wa 32 grC) Ben benieuwd naar de mening van anderen.
--- en het oscilleert weer spontaan. kan de reden nog steeds niet ontdekken.
:strip_exif()/f/image/5XbCxjKEuhECCU92K7v0QZLZ.jpg?f=fotoalbum_large)
[ Voor 14% gewijzigd door gerlag op 11-02-2023 11:31 ]
9kW U44
Ik vind inderdaad je cop ook erg laag. Ik heb weliswaar een lagere Ta (28 ºC), maar ik kan me niet voorstellen dat het verschil dan zo groot is.gerlag schreef op zaterdag 11 februari 2023 @ 11:27:
[...]
Hier vergelijkbaar, 7,8 l/.min minimaal, max 22 l/min.
Nog wat anders: Nu ik met m'n eigen sensoren de COP wat beter kan berekenen valt me op dat de COP beter is in stille modus. Niet omdat er meer thermisch vermogen wordt geleverd, maar omdat de WP zelf minder elektrisch vermogen vraagt. Om circa 09:10 de overgang naar stille modus. Ik vind de (mijn) COP overigens nog steeds vrij laag, (outdoor 8 grC, Wa 32 grC) Ben benieuwd naar de mening van anderen.
--- en het oscilleert weer spontaan. kan de reden nog steeds niet ontdekken.
[Afbeelding]
/f/image/Wz7NEN5IqEbsBXnZr1w9H48M.png?f=fotoalbum_large)
Weet je zeker, dat je de cop juist berekent?
LG-HM071MR-U44 / SWW Hewalex PCWU 3.0 / PV SMA + Jinko 14 kWp / Kia e-Niro
weet je ook hoeveel je temperatuur sensoren tov elkaar afwijken bij deze temperaturen? Voor een COP bepaling mogen ze absoluut vreselijk onnuwkeurig zijn, als ze beide maar temperatuur x dezelfde waarde aangeven. Een afwijking tussen beide sensoren werkt keihard door in je COP berekening.gerlag schreef op zaterdag 11 februari 2023 @ 11:27:
[...]
Hier vergelijkbaar, 7,8 l/.min minimaal, max 22 l/min.
Nog wat anders: Nu ik met m'n eigen sensoren de COP wat beter kan berekenen valt me op dat de COP beter is in stille modus. Niet omdat er meer thermisch vermogen wordt geleverd, maar omdat de WP zelf minder elektrisch vermogen vraagt. Om circa 09:10 de overgang naar stille modus. Ik vind de (mijn) COP overigens nog steeds vrij laag, (outdoor 8 grC, Wa 32 grC) Ben benieuwd naar de mening van anderen.
Voor elektrisch vermogen heb je al een aparte meter toch? Het getal uit de LG is totaal onbetrouwbaar.
BernieW schreef op zaterdag 11 februari 2023 @ 12:48:
[...]
weet je ook hoeveel je temperatuur sensoren tov elkaar afwijken bij deze temperaturen? Voor een COP bepaling mogen ze absoluut vreselijk onnuwkeurig zijn, als ze beide maar temperatuur x dezelfde waarde aangeven. Een afwijking tussen beide sensoren werkt keihard door in je COP berekening.
Voor elektrisch vermogen heb je al een aparte meter toch? Het getal uit de LG is totaal onbetrouwbaar.

ik heb mijn eigen theorie die berust op een aanname van mij,klinkt misschien dom maar toch mijn stelling(na denkertje)............als ik de WP pomp op 100% zet in mijn geval een 9KW U44.......nu komt het: dan levert hij altijd 9KW THERMISCHE energie............afhankelijk van het opgenomen vermogen electrische energie in KW(dit wisseld met de temp. etc.) kan men met een vuistregel de cop berekenen.........thermische energie(KW)...delen.....door ....electrische energie(KW)........maar nogmaals dit berust op een aanname van mij.....ik kan het natuurlijk totaal mis hebben(het is dan ook andersom gedacht van mij).....bijv op 24 uur 10uur gelopen 10x9KW=90KW thermische energie...........verbruikt in 10 uur 45KW (opgenomen).......geeft een COP van 2

Ja, voor elektrisch vermogen is de meting perfect met een eigen kWh meter. Het is me bekend dat de absolute fout minder kritisch is in tegenstelling tot de relatieve fout t.o.v. elkaar. Ben ooit groot geworden in de meettechniek. De temperatuursensoren die ik gebruik heb ik eerst samengebonden en daarna het beste paar eruit gehaald. Van het aldus 'gepairde' paar vallen de bits steeds ongeveer gelijk om. Resolutie 0,1 graad Celsius. Zou goed moeten zijn. Ik denk overigens dat het wel kritisch is wáár precies je op de leiding meet. Eerst had ik, eigenwijs, een eigen meetplekje op de warmwaterbuizen in de WP bedacht, maar dat gaf toch heel andere waarden dan de metingen van de WP zelf. Pas toen ik de sensoren zo ongeveer op die van LG plaatst waren de meetwaarden ongeveer identeek. Maar mijn resolutie was aanzienlijk beter. Ook in een eerdere post al vermeldBernieW schreef op zaterdag 11 februari 2023 @ 12:48:
weet je ook hoeveel je temperatuur sensoren tov elkaar afwijken bij deze temperaturen? Voor een COP bepaling mogen ze absoluut vreselijk onnuwkeurig zijn, als ze beide maar temperatuur x dezelfde waarde aangeven. Een afwijking tussen beide sensoren werkt keihard door in je COP berekening.
Voor elektrisch vermogen heb je al een aparte meter toch? Het getal uit de LG is totaal onbetrouwbaar.
9kW U44
Correct.kazemo schreef op zaterdag 11 februari 2023 @ 13:30:
bijv op 24 uur 10uur gelopen 10x9KW=90KW thermische energie...........verbruikt in 10 uur 45KW (opgenomen).......geeft een COP van 2
ik meet iedere minuut ook de 24 uurs cop op dezelfde manier, dan zie je ongeveer dit plaatje.
/f/image/lxDwq2wFRSSOevoScZkFPxSz.png?f=fotoalbum_large)
9kW U44
Je zal in de praktijk alleen nooit 24 uur lang op 100% draaien.kazemo schreef op zaterdag 11 februari 2023 @ 13:30:
[...]
ik volg al een tijdje de cop berekening van de diverse tweakers ik ben eerlijk de draad kwijt.........
ik heb mijn eigen theorie die berust op een aanname van mij,klinkt misschien dom maar toch mijn stelling(na denkertje)............als ik de WP pomp op 100% zet in mijn geval een 9KW U44.......nu komt het: dan levert hij altijd 9KW THERMISCHE energie............afhankelijk van het opgenomen vermogen electrische energie in KW(dit wisseld met de temp. etc.) kan men met een vuistregel de cop berekenen.........thermische energie(KW)...delen.....door ....electrische energie(KW)........maar nogmaals dit berust op een aanname van mij.....ik kan het natuurlijk totaal mis hebben(het is dan ook andersom gedacht van mij).....bijv op 24 uur 10uur gelopen 10x9KW=90KW thermische energie...........verbruikt in 10 uur 45KW (opgenomen).......geeft een COP van 2
En dan heb je nog de defrosts, waar ik mijn 7 kW soms wel eens -11.000 W thermische energie zie 'produceren'
m.a.w.: je zult je afgegeven thermische energie moeten weten (en laten accumuleren)
Ik doe niet aan bijgeloof. Dat brengt ongeluk.
Kun je jouw berekening hier eens delen?gerlag schreef op zaterdag 11 februari 2023 @ 13:37:
[...]
Correct.
ik meet idee minuut ook de 24 uurs cop op dezelfde manier, dan zie je ongeveer dit plaatje.
[Afbeelding]
Kun je ook aangeven wat je voor de flowmeting gebruikt?
Ik heb mijn temperatuurmetingen gecorrigeerd op die van de Kamstrup en over de dag krijg ik dezelfde hoeveelheid energie (± 0,1 %). Daar ben ik goed tevreden mee. Ik kan me dus ook niet voorstellen, dat jouw cop zo laag is.
LG-HM071MR-U44 / SWW Hewalex PCWU 3.0 / PV SMA + Jinko 14 kWp / Kia e-Niro
't is idd karig als dat van vandaag is ja
Ik doe niet aan bijgeloof. Dat brengt ongeluk.
Voor de goede orde: op dit moment is de COP zo ongeveer 3,8 bij 10 graden buitentemperatuurJojan265 schreef op zaterdag 11 februari 2023 @ 13:42:
[...]
Kun je jouw berekening hier eens delen?
Kun je ook aangeven wat je voor de flowmeting gebruikt?
Ik heb mijn temperatuurmetingen gecorrigeerd op die van de Kamstrup en over de dag krijg ik dezelfde hoeveelheid energie (± 0,1 %). Daar ben ik goed tevreden mee. Ik kan me dus ook niet voorstellen, dat jouw cop zo laag is.
Thermisch vermogen:
code:
1
2
3
4
5
6
7
8
9
10
11
12
13
14
15
| ### thermal power from own sensors ntc_hp_thermal_power: unit_of_measurement: kW value_template: > {% if states('sensor.current_flow_rate')|float < 6 %} {% set lghp_thermal_power = 0.0 | float %} {% else %} {% set t1 = states('sensor.water_outlet_temp_ntc_6') | float %} {% set t1 = t1 | float %} {% set t2 = states('sensor.water_inlet_temp_ntc_5') | float %} {% set f = states('sensor.current_flow_rate') | float %} {% set pwg = ((t1 - t2)*f) / 60 * 4184 | float %} {% set ntc_hp_thermal_power = pwg / 1000 | float %} {% endif %} {{ ntc_hp_thermal_power | float | round(2) }} |
en de 'live cop'
code:
1
2
3
4
5
6
7
8
9
10
11
12
13
14
15
16
17
18
19
20
21
22
| ### live COP from NTC cop_ntc: value_template: > {% if states('sensor.current_flow_rate')|float < 6 %} {% set cop = 0.0 | float %} {% else %} {% set t1 = states('sensor.water_outlet_temp_ntc_6')|float %} {% set t1 = t1 | float %} {% set t2 = states('sensor.water_inlet_temp_ntc_5')|float %} {% set f = states('sensor.current_flow_rate')|float %} {% set pw = states('sensor.electrical_power')|float %} {% set pwg = (((t1 - t2)*f) / 60 * 4184)|float %} {% set cop_ntc = (pwg / (pw * 1000))|float %} {% endif %} {% if cop_ntc > 10.0 %} {% set cop_ntc = cop_ntc * 0.0 | float %} {% endif %} {% if cop_ntc < -1.0 %} {% set cop_ntc = -1.0 | float %} {% endif %} {{ cop_ntc | float | round(2) }} unit_of_measurement: kWh/kWh |
Beetje (korte) pieken van defrost etc gelimiteerd, anders zien de grafieken er soms zo belazerd uit.
flow rate komt uit de LG en het elektrisch vermogen komt uit een aparte kWh meter met modbus.
vraagje: Met hoeveel graden corrigeer je de LG meting tov je kamstrup?
Is idd van vandaag. Ik vind het het ook karig, kan er mijn vinger niet op leggen.paQ schreef op zaterdag 11 februari 2023 @ 13:46:
't is idd karig als dat van vandaag is ja
[ Voor 6% gewijzigd door gerlag op 11-02-2023 13:58 ]
9kW U44
beperk je je defrost COP hier nu tot -1?
In dat geval zou je (echte) gemiddelde nog lager uit komen.
In dat geval zou je (echte) gemiddelde nog lager uit komen.
Ik doe niet aan bijgeloof. Dat brengt ongeluk.
Tja, geen speld tussen te krijgen. Ik snap alleen nog niet, waarom je set t1 = t1 gebruikt?gerlag schreef op zaterdag 11 februari 2023 @ 13:50:
[...]
Thermisch vermogen:
code:
1 2 3 4 5 6 7 8 9 10 11 12 13 14 15 ### thermal power from own sensors ntc_hp_thermal_power: unit_of_measurement: kW value_template: > {% if states('sensor.current_flow_rate')|float < 6 %} {% set lghp_thermal_power = 0.0 | float %} {% else %} {% set t1 = states('sensor.water_outlet_temp_ntc_6') | float %} {% set t1 = t1 | float %} {% set t2 = states('sensor.water_inlet_temp_ntc_5') | float %} {% set f = states('sensor.current_flow_rate') | float %} {% set pwg = ((t1 - t2)*f) / 60 * 4184 | float %} {% set ntc_hp_thermal_power = pwg / 1000 | float %} {% endif %} {{ ntc_hp_thermal_power | float | round(2) }}
en de 'live cop'
code:
1 2 3 4 5 6 7 8 9 10 11 12 13 14 15 16 17 18 19 20 21 22 ### live COP from NTC cop_ntc: value_template: > {% if states('sensor.current_flow_rate')|float < 6 %} {% set cop = 0.0 | float %} {% else %} {% set t1 = states('sensor.water_outlet_temp_ntc_6')|float %} {% set t1 = t1 | float %} {% set t2 = states('sensor.water_inlet_temp_ntc_5')|float %} {% set f = states('sensor.current_flow_rate')|float %} {% set pw = states('sensor.electrical_power')|float %} {% set pwg = (((t1 - t2)*f) / 60 * 4184)|float %} {% set cop_ntc = (pwg / (pw * 1000))|float %} {% endif %} {% if cop_ntc > 10.0 %} {% set cop_ntc = cop_ntc * 0.0 | float %} {% endif %} {% if cop_ntc < -1.0 %} {% set cop_ntc = -1.0 | float %} {% endif %} {{ cop_ntc | float | round(2) }} unit_of_measurement: kWh/kWh
Beetje (korte) pieken van defrost etc gelimiteerd, anders zien de grafieken er soms zo belazerd uit.
flow rate komt uit de LG en het elektrisch vermogen komt uit een aparte kWh meter met modbus.
vraagje: Met hoeveel graden corrigeer je de LG meting tov je kamstrup?
[...]
Is idd van vandaag. Ik vind het het ook karig, kan er mijn vinger niet op leggen.
Heb je ook de mogelijkheid om de temperatuur te controleren met een losse meter? Bijv. infrarood. Er moet toch ergens iets fout zitten, want ik kan me echt niet voorstellen dat je cop zo laag is.
LG-HM071MR-U44 / SWW Hewalex PCWU 3.0 / PV SMA + Jinko 14 kWp / Kia e-Niro
ah.. set t1 = t1 is een residu van een probeersel. Slordig,Jojan265 schreef op zaterdag 11 februari 2023 @ 14:01:
[...]
Tja, geen speld tussen te krijgen. Ik snap alleen nog niet, waarom je set t1 = t1 gebruikt?
Heb je ook de mogelijkheid om de temperatuur te controleren met een losse meter? Bijv. infrarood. Er moet toch ergens iets fout zitten, want ik kan me echt niet voorstellen dat je cop zo laag is.

Ik heb een thermisch camera, Dat is een idee, ik kan die er eens tegenaan laten kijken. Vandaag lukt niet meer.
Hoe hoog zou de COP bij 10 graden en een Ta van 32 kunnen zijn verwacht je?
Volkomen waar. Het was bij mij vooral een snelle fix om de grafieken wat toonbaarder te krijgen. Geen idee hoeveel het zou schelen. Voorlopig zou ik al blij zijn als de COP zonder defrosts een redelijke waarde heeft.paQ schreef op zaterdag 11 februari 2023 @ 13:58:
beperk je je defrost COP hier nu tot -1?
In dat geval zou je (echte) gemiddelde nog lager uit komen.
[ Voor 26% gewijzigd door gerlag op 11-02-2023 14:58 ]
9kW U44
Is ook, maar haal het er gewoon uit. Op een dag als vandaag niet heel belangrijk, maar op een vochtige koude dag, kan een defrost zo een COP van -9 geven. Maar kort, uiteraard, maar weegt wel behoorlijk.gerlag schreef op zaterdag 11 februari 2023 @ 14:53:
[...]
ah.. set t1 = t1 is een residu van een probeersel. Slordig,mag idd weg.
Ik heb een thermisch camera, Dat is een idee, ik kan die er eens tegenaan laten kijken. Vandaag lukt niet meer.
Hoe hoog zou de COP bij 10 graden en een Ta van 32 kunnen zijn verwacht je?
[...]
Volkomen waar. Het was bij mij vooral een snelle fix om de grafieken wat toonbaarder te krijgen. Geen idee hoeveel het zou schelen. Voorlopig zou ik al blij zijn als de COP zonder defrosts een redelijke waarde heeft.
Je andere vraag is lastig.
Ik zit zelf vandaag (sinds 06:00) met doelT 29 > 28 op COP 4,78 (7kw U44)
Dat is inclusief 1 defrost kort na opstarten.
:fill(white):strip_exif()/f/image/MxBhoczHyDDwyXSIUUPCGnG0.png?f=user_large)
edit 17:00:
inmiddels gestegen naar 5,1
[ Voor 11% gewijzigd door paQ op 11-02-2023 17:10 ]
Ik doe niet aan bijgeloof. Dat brengt ongeluk.
Mijn cop vanaf 6 uur vanmorgen is 5,33. Dat is bij een Ta van 28 ..29 ºC en een buiten temperatuur tussen 6.6 ºC en 9.1 ºC.gerlag schreef op zaterdag 11 februari 2023 @ 14:53:
Hoe hoog zou de COP bij 10 graden en een Ta van 32 kunnen zijn verwacht je?
Bij een Ta van 32 ºC verwacht ik ongeveer een cop van 5. Elke graad verhoging zal ongeveer 0.1 aan cop schelen.
LG-HM071MR-U44 / SWW Hewalex PCWU 3.0 / PV SMA + Jinko 14 kWp / Kia e-Niro
Hoi mede tweakers,
Ik heb vandaag een SSW (doushewater) tank geïnstalleerd. Ik heb zoals in het installatie manual de jumper SW3 omgezet en netjes de 3weg klep aangesloten. Echter bijft het icoontje van het doushewater grijs. Kan dit zonder ssw kit aangesloten worden of moet ik verplicht de LG SSW kit aanschaffen?
:strip_exif()/f/image/fz5c4nufA11hT0SN8gdFLGqr.jpg?f=fotoalbum_large)
:strip_exif()/f/image/PadkXQW2iPtIOzvqLfTnzgEL.jpg?f=fotoalbum_large)
Edit: temperatuur sensor doet het zoals je ziet. Ik heb handmatig de temperatuur erin gekregen door de 3-weg klep te manupileren
Ik heb vandaag een SSW (doushewater) tank geïnstalleerd. Ik heb zoals in het installatie manual de jumper SW3 omgezet en netjes de 3weg klep aangesloten. Echter bijft het icoontje van het doushewater grijs. Kan dit zonder ssw kit aangesloten worden of moet ik verplicht de LG SSW kit aanschaffen?
:strip_exif()/f/image/fz5c4nufA11hT0SN8gdFLGqr.jpg?f=fotoalbum_large)
:strip_exif()/f/image/PadkXQW2iPtIOzvqLfTnzgEL.jpg?f=fotoalbum_large)
Edit: temperatuur sensor doet het zoals je ziet. Ik heb handmatig de temperatuur erin gekregen door de 3-weg klep te manupileren
[ Voor 38% gewijzigd door Hanske82 op 11-02-2023 20:22 ]
Als je op de aan/uit knop drukt (rechts onderin), op het moment dat je de grijze DHW symbool voor je hebt, wordt deze actief.Hanske82 schreef op zaterdag 11 februari 2023 @ 20:20:
Hoi mede tweakers,
Ik heb vandaag een SSW (doushewater) tank geïnstalleerd. Ik heb zoals in het installatie manual de jumper SW3 omgezet en netjes de 3weg klep aangesloten. Echter bijft het icoontje van het doushewater grijs. Kan dit zonder ssw kit aangesloten worden of moet ik verplicht de LG SSW kit aanschaffen?
[Afbeelding]
/f/image/2OHdVVevyipddA1RQ1MFyRYO.png?f=fotoalbum_large)
LG-HM071MR-U44 / SWW Hewalex PCWU 3.0 / PV SMA + Jinko 14 kWp / Kia e-Niro
woger schreef op zondag 29 november 2020 @ 10:38:
Nou, de temperaturen zijn behoorlijk gedaald en de Wp staat al aardig te stampen. Ik merk dat met name de defrosts nu een aardige invloed hebben. Bij mij gaat ie nu ongeveer elke 3 kwartier in een defrost. Hoe is dat bij jullie?
Verder merk ik dat bij de defrost het water er overal tegelijkertijd uit komt. Ik dacht dat dat een centraal punt was, met een slangetje.


Hey paQpaQ schreef op vrijdag 30 december 2022 @ 10:15:
[...]
Ja hoor
Wel even de modbusadressen aanpassen (of toevoegen) naar je eigen mapping. Kans is groot dat die anders is namelijk.
Deze config werkt iig wel zo op je esp controller. Alhoewel ik hier en daar een modbus warning krijg. (Verder functioneert het wel hoor)
Originele scriptje was @Devil zijn eerste poging, en later weer wat uitgekleed door @joep2020 als ik het goed heb.
[Afbeelding]
Op regel 112 heb ik de offset slider toegevoegd.
Kijk uit met grote stappen maken in de offset, want je kan ook je wp laten trippen op die manier (Hysterese). Zodoende dat ik daar - en + 4 heb ingesteld. Maar je kan je slider ook groter of kleiner maken natuurlijk.
Als hij stuurt op het script zelf, dan laat hij (tijdelijk) overigens wel hogere waarden buiten de hystere toe. best apart eigenlijk. Volgens mij schreef @Jojan265 ooit eens dat dat 3 min mocht duren?
De switches staan vanaf 130.
Silent aan uit
Stooklijn aan uit
Overshoot controle aan uit (de raket)
Ik heb op die manier de stooklijn en de overshoot controle uiteen gehaald in het script (vanaf 259) op regel 304. Alles wat na 304 gebeurt regel je dus met de overshoot controller. Andersom: als je parameters wilt wijzigen hoe dat script bij jou ingrijpt dan moet je daaronder zijn.
De laatste 2 regels zorgen dat je de esp controller ook gewoon via je browser kunt benaderen. Logs komen vanzelf voorbij.
Je LG controller:
sturen op water uit
sturen op warmte
sturen op alleen water
Door de stooklijn aan te zetten vervang je dus de "Automatisch" stand van je LG controller. Ik zou dus je huidige stooklijnsettings gewoon 1 op 1 overnemen.
Ik denk overigens niet dat het script werkt als je stooklijn uitschakelt, dus ergens is die obsolete, maar het is wel een fijne gedachte dat je in geval van troubleshooting met de wp die schakelaars gewoon kunt omzetten zodat je LG controller geen invloed van buitenaf krijgt.
Verder gewoon kijken wat voor jou wel/niet werkt.
Mijn bevinding is iig dat silent onder de 3 graden sowieso uit moet, en wellicht al uit kan bij 5.
Maar aan 'moet' boven de 7.
Een koude start bij temp onder de 4 beter de overshoot controller uit. Dat soort zaken.
Dat laatste is overigens wel de hoofdreden dat ik die twee zaken uit elkaar heb gehaald. Ik kreeg starts van wel 4-5 uur![]()
Is verder makkelijk te automatiseren in HA.
Ik zit te denken om jou code te implementeren. Echter heb ik nog even wat vraagjes
Heb je de laatste tijd nog verbeteringen hier in aangebracht?
En even een kort vraagje: omdat jou modbus register totaal niet overeen komen bij mij.
Wat is wat jij noemt:
- water_temp_retour
- Water aanvoer
Of is het water aanvoer naar de WP toe?
Dat is nog even belangrijk om te weten om jou code te implementeren.
En kan je me een uitleg geven over de overshoot controller? ik vat hem nog niet helemaal.
Alvast bedankt!
Gisteren, bij wijze van test "silent mode" eens uitgezet. Het parabolische gedrag is daardoor wat rustiger en de "smeer pieken" ontstaan ineens.
Het enige verschil wat ik hierin zie is dat de fans ongeveer 110W meer zijn gaan opnemen (met daarbij de verhoging in het geluid).
Voor het slapen gaan maar weer op silent gezet
Het enige verschil wat ik hierin zie is dat de fans ongeveer 110W meer zijn gaan opnemen (met daarbij de verhoging in het geluid).
Voor het slapen gaan maar weer op silent gezet
/f/image/cVqzHFxHIDFkJLuVLNHGPkKx.png?f=fotoalbum_large)
LG-HM123MR-U34 | LG-G12WL (ARTCOOL Stylist) | Orcon HRC-500 MaxComfort | 4.160 WP Oost-West
De mapping wijkt bij mij idd af ja van het leeuwendeel.ErikKam schreef op zaterdag 11 februari 2023 @ 21:18:
[...]
Hey paQ
Ik zit te denken om jou code te implementeren. Echter heb ik nog even wat vraagjes
Heb je de laatste tijd nog verbeteringen hier in aangebracht?
En even een kort vraagje: omdat jou modbus register totaal niet overeen komen bij mij.
Wat is wat jij noemt:Is Water aanvoer, wat bij jou de WP verlaat en dus aanvoer is naar je verwarming?
- water_temp_retour
- Water aanvoer
Of is het water aanvoer naar de WP toe?
Dat is nog even belangrijk om te weten om jou code te implementeren.
En kan je me een uitleg geven over de overshoot controller? ik vat hem nog niet helemaal.
Alvast bedankt!
retour is terug de wp in
aanvoer is wp uit
Ik heb verder niets meer gewijzigd aan hert script, behalve even zoeken naar drempelwaardes waarin je de overshoot control uit laat (werkt averechts bij mij bij temp onder 0 bijv)
Door even de formule te volgen in het script (in de code dus, en daar kun je uiteraard aanpassingen in aanbrengen) haal je tijdelijk de doeltemp omlaag. Die relateert dan aan de retour temp (wp in dus).
Ik doe niet aan bijgeloof. Dat brengt ongeluk.
Mijn modbus verbinding met de Lg Therma V werkt lekker waardoor er telkens onderdelen voor korte tijd offline zijn. Deze worden dan grijs.
Ik heb de bekabeling UTP die van de warmtepomp naar de Elfin-EW11a loopt al van dubbele aders naar enkel ader gemaakt maar dat helpt niet.
Ook de plaats van de Elfin-EW11a veranderd voor een betere wifi verbinding helaas zonder resultaat.
Ik draai Home Assistant op een Synology DS220+ NAS met Virtual Machine Manager
Home Assistant 2023.2.3
Supervisor 2023.01.1
Operating System 9.5
Frontend-versie: 20230202.0 - latest
Iemand enig idee wat de foutmelding vandaan zou komen?
/f/image/sZRGa64P26YHGffdZII4bOFo.png?f=fotoalbum_large)
/f/image/3qvmuJAXV4URUd2gRUszgkxv.png?f=fotoalbum_large)
Ik heb de bekabeling UTP die van de warmtepomp naar de Elfin-EW11a loopt al van dubbele aders naar enkel ader gemaakt maar dat helpt niet.
Ook de plaats van de Elfin-EW11a veranderd voor een betere wifi verbinding helaas zonder resultaat.
Ik draai Home Assistant op een Synology DS220+ NAS met Virtual Machine Manager
Home Assistant 2023.2.3
Supervisor 2023.01.1
Operating System 9.5
Frontend-versie: 20230202.0 - latest
Iemand enig idee wat de foutmelding vandaan zou komen?
/f/image/sZRGa64P26YHGffdZII4bOFo.png?f=fotoalbum_large)
/f/image/3qvmuJAXV4URUd2gRUszgkxv.png?f=fotoalbum_large)
:fill(white):strip_exif()/f/image/Io7u60tSv7AeH9W8EaHoeD1V.png?f=user_large)
LG-HM071MR-U44
Geen idee waar het aan ligt. Maar AI krijg ik maar niet aan de praat. Op water gaat het allemaal goed. Echter als ik AI selecteer (lucht/water) toert de warmtepomp flink op, om daarna uit te gaan. Weet iemand hoe ik dit werkend krijg.
En nog een vraag. Bij waterdebiet controle staat bij vast waterdebiet (warmte 46) en bij vaste ^T warmte 5. Weet iemand wat je hiermee kan regelen?
En nog een vraag. Bij waterdebiet controle staat bij vast waterdebiet (warmte 46) en bij vaste ^T warmte 5. Weet iemand wat je hiermee kan regelen?
[ Voor 0% gewijzigd door jebice op 12-02-2023 14:10 . Reden: spelfout ]
Heb je wel een steady ping naar het ip adres van de elfin? Zelf enkele maanden met een elfin gewerkt (in combinatie met modbus2mqtt welke de waarden dan opvraagt bij de elfin) en ik herken dit gedrag totaal niet.gigabit schreef op zondag 12 februari 2023 @ 13:28:
Mijn modbus verbinding met de Lg Therma V werkt lekker waardoor er telkens onderdelen voor korte tijd offline zijn. Deze worden dan grijs.
Ik heb de bekabeling UTP die van de warmtepomp naar de Elfin-EW11a loopt al van dubbele aders naar enkel ader gemaakt maar dat helpt niet.
Ook de plaats van de Elfin-EW11a veranderd voor een betere wifi verbinding helaas zonder resultaat.
Ik draai Home Assistant op een Synology DS220+ NAS met Virtual Machine Manager
Home Assistant 2023.2.3
Supervisor 2023.01.1
Operating System 9.5
Frontend-versie: 20230202.0 - latest
Iemand enig idee wat de foutmelding vandaan zou komen?
[Afbeelding]
[Afbeelding]
[Afbeelding]
Ja volgens mij is die gewoon goed:richardtrip schreef op zondag 12 februari 2023 @ 16:55:
[...]
Heb je wel een steady ping naar het ip adres van de elfin? Zelf enkele maanden met een elfin gewerkt (in combinatie met modbus2mqtt welke de waarden dan opvraagt bij de elfin) en ik herken dit gedrag totaal niet.
:fill(white):strip_exif()/f/image/xl4OsEm8xB7hnF5l253qY5BM.png?f=user_large)
LG-HM071MR-U44
Hoeveel delay heb je tussen iedere poll van de modbus?gigabit schreef op zondag 12 februari 2023 @ 13:28:
Mijn modbus verbinding met de Lg Therma V werkt lekker waardoor er telkens onderdelen voor korte tijd offline zijn. Deze worden dan grijs.
Ik heb de bekabeling UTP die van de warmtepomp naar de Elfin-EW11a loopt al van dubbele aders naar enkel ader gemaakt maar dat helpt niet.
Ook de plaats van de Elfin-EW11a veranderd voor een betere wifi verbinding helaas zonder resultaat.
En wat zijn je andere communicatie parameters?
Hier loopt ie op: 9600 baud, geeen pariteitsbit, 8 bits en 1 stop bit.
Hier staan mijn instellingen.BernieW schreef op zondag 12 februari 2023 @ 17:44:
[...]
Hoeveel delay heb je tussen iedere poll van de modbus?
En wat zijn je andere communicatie parameters?
Hier loopt ie op: 9600 baud, geeen pariteitsbit, 8 bits en 1 stop bit.
LG-HM071MR-U44
heb je echt de 5 seconden nodig bij elke sensor ?
Zet maar eens meerdere dingen die minder belangrijk zijn op 15 of 30 seconden.
Even een andere vraag, welke registers lees je dan uit voor compressor frequentie en ventilaor toerental wanr deze was ik in de manual niet tegengekomen.gigabit schreef op zondag 12 februari 2023 @ 13:28:
Mijn modbus verbinding met de Lg Therma V werkt lekker waardoor er telkens onderdelen voor korte tijd offline zijn. Deze worden dan grijs.
Ik heb de bekabeling UTP die van de warmtepomp naar de Elfin-EW11a loopt al van dubbele aders naar enkel ader gemaakt maar dat helpt niet.
Ook de plaats van de Elfin-EW11a veranderd voor een betere wifi verbinding helaas zonder resultaat.
Ik draai Home Assistant op een Synology DS220+ NAS met Virtual Machine Manager
Home Assistant 2023.2.3
Supervisor 2023.01.1
Operating System 9.5
Frontend-versie: 20230202.0 - latest
Iemand enig idee wat de foutmelding vandaan zou komen?
[Afbeelding]
[Afbeelding]
[Afbeelding]
Ben er inmiddels achter dat hij wel 65°C water kan maken wanneer de pompinstelling op optimale flowrate staat.Wodan89 schreef op woensdag 28 december 2022 @ 11:04:
Wel jammer dat ze dan adverteren met 65c water...
probleem wat er zich sinds gisteren voor deed.
ik had de wachttijd naar 0 gezet ipv 30min.
Niet handig.
Dan gaat hij namelijk continu DHW maken ipv verwarmen..
Wanneer hij de temperatuur niet haalt wacht hij dan.
En gaat hij circuleren over de boiler ipv verwarmen..
24kw pv, 64kwh ev, 2x16kw lg wp.Gasloos sinds 2018
Fan: 30020magicelmo schreef op zondag 12 februari 2023 @ 19:31:
[...]
Even een andere vraag, welke registers lees je dan uit voor compressor frequentie en ventilaor toerental wanr deze was ik in de manual niet tegengekomen.
Compressor: 30025
LG-HM071MR-U44
Nee had er al veel aangepast naar 30 en 60 seconden zelfs.tolunaygul12 schreef op zondag 12 februari 2023 @ 18:16:
[...]
heb je echt de 5 seconden nodig bij elke sensor ?
Zet maar eens meerdere dingen die minder belangrijk zijn op 15 of 30 seconden.
LG-HM071MR-U44
Ondertussen ook 2 andere foutmeldingen erbij:gigabit schreef op zondag 12 februari 2023 @ 13:28:
Mijn modbus verbinding met de Lg Therma V werkt lekker waardoor er telkens onderdelen voor korte tijd offline zijn. Deze worden dan grijs.
Ik heb de bekabeling UTP die van de warmtepomp naar de Elfin-EW11a loopt al van dubbele aders naar enkel ader gemaakt maar dat helpt niet.
Ook de plaats van de Elfin-EW11a veranderd voor een betere wifi verbinding helaas zonder resultaat.
Ik draai Home Assistant op een Synology DS220+ NAS met Virtual Machine Manager
Home Assistant 2023.2.3
Supervisor 2023.01.1
Operating System 9.5
Frontend-versie: 20230202.0 - latest
Iemand enig idee wat de foutmelding vandaan zou komen?
[Afbeelding]
[Afbeelding]
[Afbeelding]
/f/image/C83FKjylfqiMyDYTfjm3FSIs.png?f=fotoalbum_large)
LG-HM071MR-U44
Ligt helemaal aan wat je hebt ingesteld aan stooklijn.jebice schreef op zondag 12 februari 2023 @ 14:08:
Geen idee waar het aan ligt. Maar AI krijg ik maar niet aan de praat. Op water gaat het allemaal goed. Echter als ik AI selecteer (lucht/water) toert de warmtepomp flink op, om daarna uit te gaan. Weet iemand hoe ik dit werkend krijg.
En nog een vraag. Bij waterdebiet controle staat bij vast waterdebiet (warmte 46) en bij vaste ^T warmte 5. Weet iemand wat je hiermee kan regelen?
Wat daar staat voert hij uit.
Ik doe niet aan bijgeloof. Dat brengt ongeluk.
DIverse keren een "CH03" error gehad, oftewel de verbinding met de thermostaat is niet goed.. toch maar eens gekeken onder de schroeven... ooit een vreemde ervaring met slecht contact gehad op een 220v
Ik kan hier niet echt van onder de indruk zijn
ps ze waren dus alle 3 onder de schroeven geplaatst.......dacht zal het even delen..
1 week geen storing gehad, ik verplaats de controller een halve meter naar voor op de testtafel...
en jawel weer storing.. (niks aangeraakt... ) na aanpassing van de schroeven draait is al weer even error loos...
lamp....en ja hoor....:strip_exif()/f/image/7Dd6qZNunQm6oMR6n8mOMgXv.jpg?f=fotoalbum_large)
:strip_exif()/f/image/JWCvlcn9kVYqRh7gWCr6YvmI.jpg?f=fotoalbum_large)
Ik kan hier niet echt van onder de indruk zijn
ps ze waren dus alle 3 onder de schroeven geplaatst.......dacht zal het even delen..
1 week geen storing gehad, ik verplaats de controller een halve meter naar voor op de testtafel...
en jawel weer storing.. (niks aangeraakt... ) na aanpassing van de schroeven draait is al weer even error loos...
lamp....en ja hoor....
:strip_exif()/f/image/7Dd6qZNunQm6oMR6n8mOMgXv.jpg?f=fotoalbum_large)
:strip_exif()/f/image/JWCvlcn9kVYqRh7gWCr6YvmI.jpg?f=fotoalbum_large)
:strip_exif()/f/image/0eIUeLLXplLWmdV7GM8cUt9y.jpg?f=fotoalbum_large)
[ Voor 9% gewijzigd door Peter Nibbik op 12-02-2023 21:31 . Reden: aanvulling ]
Ik had ook veel foutmeldingen (gebruik Waveshare), maar ben er achter gekomen dat de een instelling in de Waveshare de boosdoener was. De "Keep alive time" stond op 2 sec., terwijl ik pas elke 30 sec. de data opvroeg. Daardoor ging de waveshare telkens op standby, waardoor HA dit als een foute verbinding zag. Sinds ik deze tijd op 30 sec. heb gezet, geen enkele foutmelding meer.gigabit schreef op zondag 12 februari 2023 @ 20:14:
[...]
Ondertussen ook 2 andere foutmeldingen erbij:
[Afbeelding]
LG-HM071MR-U44 / SWW Hewalex PCWU 3.0 / PV SMA + Jinko 14 kWp / Kia e-Niro
Hier ook een tijdje mee zitten worstelen, herkenbare foutmeldingen. Gebruikte eerst zo'n usb naar rs485 convertor, maar dat werkte niet. Daarna een waveshare professional gekocht, helaas, dat ging nog niet (goed). Afsluitweerstanden gaven geen soelaas. Ik heb toen de niet-afgeschermde UTP (had ook nog twee twisted pairs parallel geprobeerd) vervangen door twee getwiste aders in een afgeschermde multikabel. De afscherming daarvan heb ik alleen met het chassis van de WP verbonden. Aan de waveshare kant dus geen afscherming aangesloten, alleen de A en B draad. Geen afsluitweerstanden. Kabellengte totaal ongeveer 15 meter. Sindsdien werkt modbus als een speer. Ook het later aankoppelen van de kWh meter en het bordje met NTC sensoren, slave 02 en 03 respectievelijk, ging foutloos. Ik heb wel gemerkt dat kleine foutjes in bedrading of configuratie van de slaves onmiddellijk worden afgestraft met een grijze RMC. Dus gevoelig is het zeker wel.gigabit schreef op zondag 12 februari 2023 @ 13:28:
Mijn modbus verbinding met de Lg Therma V werkt lekker waardoor er telkens onderdelen voor korte tijd offline zijn. Deze worden dan grijs.
Ik heb de bekabeling UTP die van de warmtepomp naar de Elfin-EW11a loopt al van dubbele aders naar enkel ader gemaakt maar dat helpt niet.
9kW U44
Au!Peter Nibbik schreef op zondag 12 februari 2023 @ 21:27:
DIverse keren een "CH03" error gehad, oftewel de verbinding met de thermostaat is niet goed.. toch maar eens gekeken onder de schroeven... ooit een vreemde ervaring met slecht contact gehad op een 220v
Ik kan hier niet echt van onder de indruk zijn
ps ze waren dus alle 3 onder de schroeven geplaatst.......dacht zal het even delen..
9kW U44
Ik heb nog even goed naar je code gekeken. Volgens mij gaat het niet goed als je flow laag is. Dan worden namelijk andere variabeles op 0.0 gezet, dan welke toegekend wordt aan het vermogen of cop. Dus in dat geval worden de oude en foute waardes gebruikt. Maar misschien zie ik iets over het hoofd.gerlag schreef op zaterdag 11 februari 2023 @ 13:50:
[...]
Voor de goede orde: op dit moment is de COP zo ongeveer 3,8 bij 10 graden buitentemperatuur
Thermisch vermogen:
code:
1 2 3 4 5 6 7 8 9 10 11 12 13 14 15 ### thermal power from own sensors ntc_hp_thermal_power: unit_of_measurement: kW value_template: > {% if states('sensor.current_flow_rate')|float < 6 %} {% set lghp_thermal_power = 0.0 | float %} {% else %} {% set t1 = states('sensor.water_outlet_temp_ntc_6') | float %} {% set t1 = t1 | float %} {% set t2 = states('sensor.water_inlet_temp_ntc_5') | float %} {% set f = states('sensor.current_flow_rate') | float %} {% set pwg = ((t1 - t2)*f) / 60 * 4184 | float %} {% set ntc_hp_thermal_power = pwg / 1000 | float %} {% endif %} {{ ntc_hp_thermal_power | float | round(2) }}
en de 'live cop'
code:
1 2 3 4 5 6 7 8 9 10 11 12 13 14 15 16 17 18 19 20 21 22 ### live COP from NTC cop_ntc: value_template: > {% if states('sensor.current_flow_rate')|float < 6 %} {% set cop = 0.0 | float %} {% else %} {% set t1 = states('sensor.water_outlet_temp_ntc_6')|float %} {% set t1 = t1 | float %} {% set t2 = states('sensor.water_inlet_temp_ntc_5')|float %} {% set f = states('sensor.current_flow_rate')|float %} {% set pw = states('sensor.electrical_power')|float %} {% set pwg = (((t1 - t2)*f) / 60 * 4184)|float %} {% set cop_ntc = (pwg / (pw * 1000))|float %} {% endif %} {% if cop_ntc > 10.0 %} {% set cop_ntc = cop_ntc * 0.0 | float %} {% endif %} {% if cop_ntc < -1.0 %} {% set cop_ntc = -1.0 | float %} {% endif %} {{ cop_ntc | float | round(2) }} unit_of_measurement: kWh/kWh
Beetje (korte) pieken van defrost etc gelimiteerd, anders zien de grafieken er soms zo belazerd uit.
flow rate komt uit de LG en het elektrisch vermogen komt uit een aparte kWh meter met modbus.
vraagje: Met hoeveel graden corrigeer je de LG meting tov je kamstrup?
[...]
Is idd van vandaag. Ik vind het het ook karig, kan er mijn vinger niet op leggen.
Volgens mij moet het als volgt zijn:
Thermisch vermogen:
code:
1
2
3
4
5
6
| ### thermal power from own sensors ntc_hp_thermal_power: unit_of_measurement: kW value_template: > {% if states('sensor.current_flow_rate')|float < 6 %} {% set ntc_hp_thermal_power = 0.0 | float %} |
in plaats van:
code:
1
| {% set lghp_thermal_power = 0.0 | float %} |
en de 'live cop'
code:
1
2
3
4
5
| ### live COP from NTC cop_ntc: value_template: > {% if states('sensor.current_flow_rate')|float < 6 %} {% set cop_ntc = 0.0 | float %} |
in plaats van:
code:
1
| {% set cop = 0.0 | float %} |
LG-HM071MR-U44 / SWW Hewalex PCWU 3.0 / PV SMA + Jinko 14 kWp / Kia e-Niro
Ik heb de pomp ook op 100% gezet, om dit te testen. Als dit zou kloppen: ik heb de afgelopen 12 uur met m'n 1HM123MR.U34 8,2 kW verbruikt. Zou betekenen volgens jouw berekening 8x12kW=96. Verbruikt in 8 uur 8,2kW, geeft ee COP van 11,7kazemo schreef op zaterdag 11 februari 2023 @ 13:30:
[...]
ik volg al een tijdje de cop berekening van de diverse tweakers ik ben eerlijk de draad kwijt.........
ik heb mijn eigen theorie die berust op een aanname van mij,klinkt misschien dom maar toch mijn stelling(na denkertje)............als ik de WP pomp op 100% zet in mijn geval een 9KW U44.......nu komt het: dan levert hij altijd 9KW THERMISCHE energie............afhankelijk van het opgenomen vermogen electrische energie in KW(dit wisseld met de temp. etc.) kan men met een vuistregel de cop berekenen.........thermische energie(KW)...delen.....door ....electrische energie(KW)........maar nogmaals dit berust op een aanname van mij.....ik kan het natuurlijk totaal mis hebben(het is dan ook andersom gedacht van mij).....bijv op 24 uur 10uur gelopen 10x9KW=90KW thermische energie...........verbruikt in 10 uur 45KW (opgenomen).......geeft een COP van 2
Dat zou wel heel positief zijn lijkt me..
/f/image/8HEQOXME0SjXAlqN7h9kv7JC.png?f=fotoalbum_large)
Instellingen:
30 invoer temperatuur met een hysterese van -1 .. +4
hysterese van de kamertemperatuur is van -0.5 .. +1.5
optimal waterflow
pompcapaciteit staat op 100%.
Warmtevraag woonkamer 20 graden
Silent mode 21:00 - 8:00
24 mˆ2 vloerverwarming + aantal grote lamellen-radiatoren
HM093MR.U44 (3.06.7a) i.c.m. Cordivari 180l buffervat / WH27S.F5 / GW5000-DT / 14 x Suntech STP310S-20/Wfhb
Je kunt je wp niet op 100% zetten.tebogo schreef op maandag 13 februari 2023 @ 08:08:
[...]
Ik heb de pomp ook op 100% gezet, om dit te testen. Als dit zou kloppen: ik heb de afgelopen 12 uur met m'n 1HM123MR.U34 8,2 kW verbruikt. Zou betekenen volgens jouw berekening 8x12kW=96. Verbruikt in 8 uur 8,2kW, geeft ee COP van 11,7.
Dat zou wel heel positief zijn lijkt me..[Afbeelding]
Instellingen:
30 invoer temperatuur met een hysterese van -1 .. +4
hysterese van de kamertemperatuur is van -0.5 .. +1.5
optimal waterflow
pompcapaciteit staat op 100%.
Warmtevraag woonkamer 20 graden
Silent mode 21:00 - 8:00
24 mˆ2 vloerverwarming + aantal grote lamellen-radiatoren
Jij hebt het nu over je waterpomp. Maar die geeft geen thermische energie
Ik doe niet aan bijgeloof. Dat brengt ongeluk.
Daarom ook deze geweldige prestatiespaQ schreef op maandag 13 februari 2023 @ 08:21:
[...]
Je kunt je wp niet op 100% zetten.
Jij hebt het nu over je waterpomp. Maar die geeft geen thermische energie
@kazemo hoe zet jij je WP dan op 100%... gevraagde temp op maximaal zetten?
HM093MR.U44 (3.06.7a) i.c.m. Cordivari 180l buffervat / WH27S.F5 / GW5000-DT / 14 x Suntech STP310S-20/Wfhb
Welke flow draait de pomp in "optimal" stand eigenlijk?tebogo schreef op maandag 13 februari 2023 @ 08:08:
[...]
Ik heb de pomp ook op 100% gezet, om dit te testen. Als dit zou kloppen: ik heb de afgelopen 12 uur met m'n 1HM123MR.U34 8,2 kW verbruikt. Zou betekenen volgens jouw berekening 8x12kW=96. Verbruikt in 8 uur 8,2kW, geeft ee COP van 11,7.
Dat zou wel heel positief zijn lijkt me..[Afbeelding]
Instellingen:
30 invoer temperatuur met een hysterese van -1 .. +4
hysterese van de kamertemperatuur is van -0.5 .. +1.5
optimal waterflow
pompcapaciteit staat op 100%.
Warmtevraag woonkamer 20 graden
Silent mode 21:00 - 8:00
24 mˆ2 vloerverwarming + aantal grote lamellen-radiatoren
Die van mij gaat dan terug naar ongeveer 17L
LG-HM123MR-U34 | LG-G12WL (ARTCOOL Stylist) | Orcon HRC-500 MaxComfort | 4.160 WP Oost-West
Tnx.Jojan265 schreef op zondag 12 februari 2023 @ 22:29:
Ik heb nog even goed naar je code gekeken. Volgens mij gaat het niet goed als je flow laag is. Dan worden namelijk andere variabeles op 0.0 gezet, dan welke toegekend wordt aan het vermogen of cop. Dus in dat geval worden de oude en foute waardes gebruikt. Maar misschien zie ik iets over het hoofd.

9kW U44
Ik heb een 14kW exemplaar, die gaat ook terug naar ongeveer 17 l. Dit is ook de minimum flow.Casper de Boer schreef op maandag 13 februari 2023 @ 08:52:
[...]
Welke flow draait de pomp in "optimal" stand eigenlijk?
Die van mij gaat dan terug naar ongeveer 17L
Ben wat aan het experimeteren met vaste flow om de oscillatie in de regeling te temmen (varieert tussen ruwweg 600 en 1200W opgenomen vermogen met een periodetijd van 1 - 1,5 uur). Ging vanaf zaterdag tot gisteravond super op een flow van zo'n 33 l/min. Maar toen de stooklijn 1 graad omhoog ging, is ie toch weer gaan oscilleren.
--- Het gedrag van jouw 14 kW lijkt in de basis precies zoals mijn 9kWU44. Er is nog geen enkel verband te ontdekken tussen settings en stabiel gedrag. Het frustrerende is dat de LG dus wel stabiel KAN werken maar het (meestal) niet doet. Als we daar nu eens onze vinger achter konden krijgen...
9kW U44
Heeft iemand bronnen of onderzoeken gelezen wat de meest efficiënte mix is van instellingen tussen watertemperatuur, flow snelheid en invoer/uitvoer dT?
Ik lees uit verschillende bronnen dat theoretisch een hogere flow meer warmteafgifte zou betekenen met dezelfde watertemperatuur. Er is veel generale informatie dat een hoge flow erg belangrijk is voor een warmtepomp. Hierdoor denk ik dat de stooklijn weer lager gezet kunnen worden waardoor de warmtepomp efficiënter zou werken?
Echter, als de pomp snelheid in "optimale" modus wordt gezet zal deze de flow juist omlaag brengen. In mijn geval gaat het van 23 liter per minuut naar 8-9 liter.
Ik vermoed dat de warmtepomp een hoge dT tussen invoer en uitvoer temperatuur de voorkeur geeft.
Iedere situatie zal wel anders zijn en in mijn geval wil ik dit nog goed gaan meten. Alleen ben ik benieuwd of er referentiemateriaal is waarop ik slimmer instellingen kan wijzigen.
In mijn geval lijkt een hogere flow met een lagere watertemperatuur minder stroom te gebruiken. Helaas kan ik de warmtepomp niet geïsoleerd meten.
Ik lees uit verschillende bronnen dat theoretisch een hogere flow meer warmteafgifte zou betekenen met dezelfde watertemperatuur. Er is veel generale informatie dat een hoge flow erg belangrijk is voor een warmtepomp. Hierdoor denk ik dat de stooklijn weer lager gezet kunnen worden waardoor de warmtepomp efficiënter zou werken?
Echter, als de pomp snelheid in "optimale" modus wordt gezet zal deze de flow juist omlaag brengen. In mijn geval gaat het van 23 liter per minuut naar 8-9 liter.
Ik vermoed dat de warmtepomp een hoge dT tussen invoer en uitvoer temperatuur de voorkeur geeft.
Iedere situatie zal wel anders zijn en in mijn geval wil ik dit nog goed gaan meten. Alleen ben ik benieuwd of er referentiemateriaal is waarop ik slimmer instellingen kan wijzigen.
In mijn geval lijkt een hogere flow met een lagere watertemperatuur minder stroom te gebruiken. Helaas kan ik de warmtepomp niet geïsoleerd meten.
Pardon my dutch
tebogo schreef op maandag 13 februari 2023 @ 08:08:
[...]
Ik heb de pomp ook op 100% gezet, om dit te testen. Als dit zou kloppen: ik heb de afgelopen 12 uur met m'n 1HM123MR.U34 8,2 kW verbruikt. Zou betekenen volgens jouw berekening 8x12kW=96. Verbruikt in 8 uur 8,2kW, geeft ee COP van 11,7.
Dat zou wel heel positief zijn lijkt me..[Afbeelding]
Instellingen:
30 invoer temperatuur met een hysterese van -1 .. +4
hysterese van de kamertemperatuur is van -0.5 .. +1.5
optimal waterflow
pompcapaciteit staat op 100%.
Warmtevraag woonkamer 20 graden
Silent mode 21:00 - 8:00
24 mˆ2 vloerverwarming + aantal grote lamellen-radiatoren

Je aanname klopt alleen als je weet dat je wp al die tijd op 100% vermogen heeft staan rammelen.kazemo schreef op maandag 13 februari 2023 @ 12:07:
[...]
je berekening klopt volgens mij niet.......ik heb gelezen dat je in die periode dat je gemeten hebt hem op stille mode had staan(silent)........dan reduceer je het vermogen met bijv 50%(dat is een aanname van mij of dat klopt weet ik eigenlijk niet,misschien weet iemand anders dit).......als dit zo is word de berekening anders nl.............96KW:2=48KW (dit is 50%) thermische energie dit delen door opgenomen vermogen 8.2KW 48:8.2=5,85 COP........maar nogmaals dit berust op een aanname van mij(garantie tot om de hoek).......de grote vraag is natuurlijk hoeveel thermische energie levert de WP......is dit meetbaar???......of zoals ik wil uit te rekenen...........vast staat opgenomen is goed meetbaar+de tijd is goed meetbaar(over een bepaalde periode bijv 24uur dat hij loopt)........de COP is altijd een gemiddelde waard over een periode.....deforst zal ook een rol spelen(dat moet er dan ook nog in verwerkt worden!!!)......kortom dit hele verhaal berust op een aanname van mij
Ik doe niet aan bijgeloof. Dat brengt ongeluk.
Ik heb dat bij output 28 graden. De afgelopen dagen goed gemerkt.BernieW schreef op maandag 13 februari 2023 @ 09:33:
[...]
Ik heb een 14kW exemplaar, die gaat ook terug naar ongeveer 17 l. Dit is ook de minimum flow.
Ben wat aan het experimeteren met vaste flow om de oscillatie in de regeling te temmen (varieert tussen ruwweg 600 en 1200W opgenomen vermogen met een periodetijd van 1 - 1,5 uur). Ging vanaf zaterdag tot gisteravond super op een flow van zo'n 33 l/min. Maar toen de stooklijn 1 graad omhoog ging, is ie toch weer gaan oscilleren.
Bij 29 > superstrak
bij 28 hobbel de bobbel
bij 27 > retestrak
terug naar 28 > hobbel de bobbel

Ik doe niet aan bijgeloof. Dat brengt ongeluk.
paQ schreef op maandag 13 februari 2023 @ 12:10:
[...]
Je aanname klopt alleen als je weet dat je wp al die tijd op 100% vermogen heeft staan rammelen.
dat is alleen maar je waterpompkazemo schreef op maandag 13 februari 2023 @ 12:19:
[...]
mee eens klopt helemaal,ik heb hem bij instellingen wel op 100% staan betreft het dan op de hele WP of alleen de circulatie pomp???(die staat bij mij op optimaal) of een samenspel van beide
edit:
ik hoop nu wel ergens dat je wp geen 45 kWh heeft verbruikt in 10 uur

[ Voor 10% gewijzigd door paQ op 13-02-2023 12:23 ]
Ik doe niet aan bijgeloof. Dat brengt ongeluk.
Hmm. was meen ik een ander onderwerp waar ze zeiden "toeval bestaat niet", maar inderdaad hier heb ik precies hetzelfde plaatje, 27 en 29 strak, 28 hobbelen. Ik heb een stooklijn in m'n ESP die in stappen van 1 °C omhoog en omlaag gaat.paQ schreef op maandag 13 februari 2023 @ 12:11:
[...]
Ik heb dat bij output 28 graden. De afgelopen dagen goed gemerkt.
Bij 29 > superstrak
bij 28 hobbel de bobbel
bij 27 > retestrak
terug naar 28 > hobbel de bobbel
Geen idee hoe de stooklijn in de LG controller zelf werkt, maar die regelaar wordt steeds interessanter.
Stel nou eens dat ie een voorkeur voor oneven temperaturen heeft ....
Zou toeval bij LG niet bestaan? Hieronder: Wa 28 graden. Welke strakheidsfactor weet ik ik niet, maar gisteren bij 28 graden in in ieder geval -strak. En bij 30 een achtbaan.
:no_upscale():strip_icc():fill(white):strip_exif()/f/image/SeQ6jJ81CKtLWxNWXo9bPArV.jpg?f=user_large)
[ Voor 12% gewijzigd door gerlag op 13-02-2023 13:40 . Reden: beter plaatje ]
9kW U44
Wat betreft gemiddelde COP berekenen: ik heb 2 versies.
Live COP die gewoon elke minuut de actuele COP geeft ahv debiet en delta-t.
Deze sensor doe ik ook dingen zoals minimaal 0 en maximaal +10 om die gekke pieken en dalen rondom een defrost weg te krijgen. Kan ook door resolutie van de data te verhogen maar LG vind het niet altijd even leuk als ik elke 10 seconde uitlees.
Daarnaast heb ik ook een thermische energie utility meter gemaakt, die huidig thermisch vermogen omzet naar kWh. Deze kan ik dan per dag/week/maand/jaar eenvoudig delen door elektrische kWh's voor een beter gemiddeld.
En het geeft mij ook meteen mooie sensors om de energie per (gewogen) graaddag enz te berekenen.
Mij mij staat hij boven de +5 altijd op stille modus en alles loopt tamelijk netjes en glad:
Live COP die gewoon elke minuut de actuele COP geeft ahv debiet en delta-t.
Deze sensor doe ik ook dingen zoals minimaal 0 en maximaal +10 om die gekke pieken en dalen rondom een defrost weg te krijgen. Kan ook door resolutie van de data te verhogen maar LG vind het niet altijd even leuk als ik elke 10 seconde uitlees.
Daarnaast heb ik ook een thermische energie utility meter gemaakt, die huidig thermisch vermogen omzet naar kWh. Deze kan ik dan per dag/week/maand/jaar eenvoudig delen door elektrische kWh's voor een beter gemiddeld.
En het geeft mij ook meteen mooie sensors om de energie per (gewogen) graaddag enz te berekenen.
Mij mij staat hij boven de +5 altijd op stille modus en alles loopt tamelijk netjes en glad:
/f/image/iDuRjMFIcPYyGJWBBAB0dxfq.png?f=fotoalbum_large)
[ Voor 23% gewijzigd door georgeboot op 13-02-2023 13:42 ]
LG-HM091MR-U44 | 9000WP zuid plat dak
Dat laatste kan ik nog niet beamen, maar ik zie wel, dat de warmtepomp bij wisselende buitentemperaturen gaat regelen. De buitentemperatuur bepaald dan weer via de stooklijn, de gewenste Ta.BernieW schreef op maandag 13 februari 2023 @ 13:05:
[...]
Hmm. was meen ik een ander onderwerp waar ze zeiden "toeval bestaat niet", maar inderdaad hier heb ik precies hetzelfde plaatje, 27 en 29 strak, 28 hobbelen. Ik heb een stooklijn in m'n ESP die in stappen van 1 °C omhoog en omlaag gaat.
Geen idee hoe de stooklijn in de LG controller zelf werkt, maar die regelaar wordt steeds interessanter.
Stel nou eens dat ie een voorkeur voor oneven temperaturen heeft ....
Dit doet hij volgens mij via Fuzzy Logic techniek en bepaald door het op en af-regelen in stapjes (waarbij de stapjes afhankelijk zijn van de steilheid van de Ta/buitentemperatuur) de waarde van de compressor. Het lijkt erop, dat de Fuzzy elke 90 sec. een nieuwe waarde berekent.
Op het moment dat de Ta/buitentemperatuur niet veel verandert, blijft de berekening redelijk constant en verandert daardoor ook de waarde van de compressor niet.
Ik zie echter wel, dat soms het electrisch vermogen in stapjes omhoog gaat (in totaal 63W), terwijl de compressor en Fan gelijk blijven. Ik kan nog niet de vinger erop leggen, waar dat vandaan komt. 1 Hz verhoging van de compressor staat bij mij gelijk aan 28W electrisch vermogen verhoging.
LG-HM071MR-U44 / SWW Hewalex PCWU 3.0 / PV SMA + Jinko 14 kWp / Kia e-Niro
paQ schreef op maandag 13 februari 2023 @ 12:21:
[...]
dat is alleen maar je waterpomp
edit:
ik hoop nu wel ergens dat je wp geen 45 kWh heeft verbruikt in 10 uur
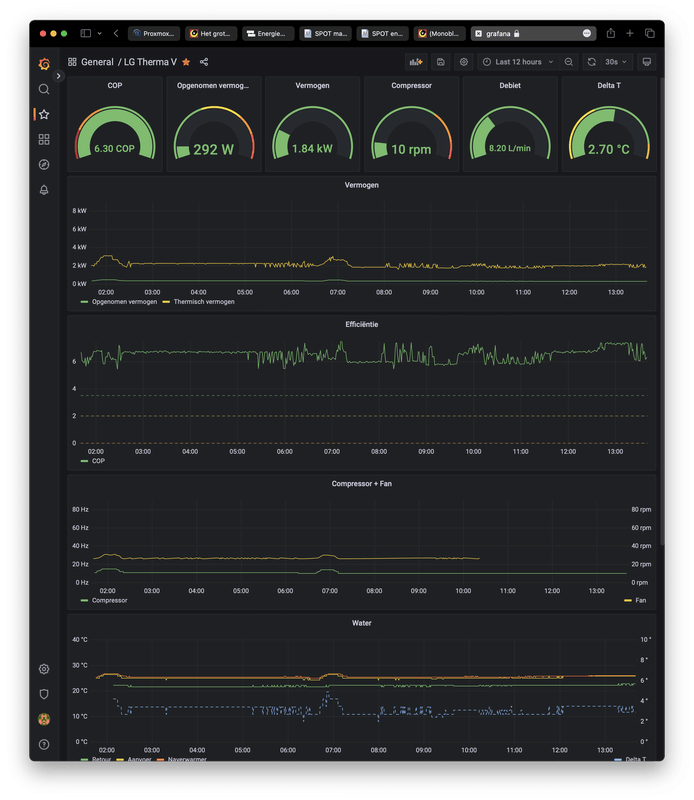
Mooi dashboard hoor! Lange termijn COP (per 24 uur) reken ik idd ook uit op basis van geleverd en opgenomen vermogen over die 24 uur. Dat werkt goed en is rekenkundig correct . Het uitmiddelen van de live COP zegt in principe niet alles, het maakt immers nogal uit wat het het vermogensniveau is op enig moment. Een COP-waarde bij 1 kW weegt nu eenmaal minder dan een COP waarde bij 9 kW.georgeboot schreef op maandag 13 februari 2023 @ 13:38:
Live COP die gewoon elke minuut de actuele COP geeft ahv debiet en delta-t.
Deze sensor doe ik ook dingen zoals minimaal 0 en maximaal +10 om die gekke pieken en dalen rondom een defrost weg te krijgen. Kan ook door resolutie van de data te verhogen maar LG vind het niet altijd even leuk als ik elke 10 seconde uitlees.
Daarnaast heb ik ook een thermische energie utility meter gemaakt, die huidig thermisch vermogen omzet naar kWh. Deze kan ik dan per dag/week/maand/jaar eenvoudig delen door elektrische kWh's voor een beter gemiddeld.
Zulke mooie plaatjes als jij hebt, heb ik nog niet, (zit nog in de HA leercurve) maar ik heb als beginnetje bijvoorbeeld wel iets als onderstaand gemaakt.
Jaloers op je COP overigens.
:fill(white):strip_exif()/f/image/LjdralF0HpygwwXVforBqOOX.png?f=user_large)
[ Voor 31% gewijzigd door gerlag op 13-02-2023 13:55 ]
9kW U44
maar dat is jezelf wel een beetje voor de gek houdengeorgeboot schreef op maandag 13 februari 2023 @ 13:38:
Wat betreft gemiddelde COP berekenen: ik heb 2 versies.
Live COP die gewoon elke minuut de actuele COP geeft ahv debiet en delta-t.
Deze sensor doe ik ook dingen zoals minimaal 0 en maximaal +10 om die gekke pieken en dalen rondom een defrost weg te krijgen. Kan ook door resolutie van de data te verhogen maar LG vind het niet altijd even leuk als ik elke 10 seconde uitlees.
COP -8 tot -20 hoort nou eenmaal bij een defrost.
De piek van +11 daarna ook. (die is alleen korter dan de duik die hij neemt)
Ik doe niet aan bijgeloof. Dat brengt ongeluk.
Zeker waar hoor. Ik gebruik de actuele COP ook vooral voor echt actuele info. Dat ie tijdens een defrost laag is weet ik ook wel. Getal was overigens ook meestal erg incorrect tijdens defrost omdat alles in 2-3 minuten helemaal verandert en de meetresolutie gewoon te laag is.paQ schreef op maandag 13 februari 2023 @ 13:58:
[...]
maar dat is jezelf wel een beetje voor de gek houden
COP -8 tot -20 hoort nou eenmaal bij een defrost.
De piek van +11 daarna ook. (die is alleen korter dan de duik die hij neemt)
M’n meer serieuze zaken werken met dagelijks gemiddeld en daar zitten zaken als defrosts enz wel gewoon in.
LG-HM091MR-U44 | 9000WP zuid plat dak
maar hoe de hell haal je COP 6,5+ in de nacht/vroege ochtend? 
Ik kom bij je screenshot overigens uit op COP 5,28 (geen 6,3)
Ik kom bij je screenshot overigens uit op COP 5,28 (geen 6,3)
[ Voor 32% gewijzigd door paQ op 13-02-2023 14:51 ]
Ik doe niet aan bijgeloof. Dat brengt ongeluk.
Hij staat op plat dak meter naast de cv schoorsteen van m’n buurman (die stookt op 85 oid). M’n gok is dat hij het daarom zo goed doet.paQ schreef op maandag 13 februari 2023 @ 14:35:
maar hoe de hell haal je COP 6,5+ in de nacht/vroege ochtend?
Ik kom bij je screenshot overigens ui op COP 5,28 (geen 6,3)
En verder? Tsja. Heb de ingebouwde aanvoer en retour temp ooit vergeleken met onewire sensors en waren precies gelijk. En debiet klopt best aardig van wat ik hier lees. Opgenomen vermogen komt van een losse SDM kWh meter.
Getallen bovenin zijn geloof ik gemiddelde over hele tijdsframe oid. Maar soms doen ze opeens gekke dingen en ben er nog niet helemaal achter wat. Maar zit nog iets mis in. Grafieken kloppen wel zeker weten.
[ Voor 14% gewijzigd door georgeboot op 13-02-2023 14:53 ]
LG-HM091MR-U44 | 9000WP zuid plat dak
Maar is best anders dan de rest van je data.georgeboot schreef op maandag 13 februari 2023 @ 14:51:
[...]
Opgenomen vermogen komt van een losse SDM kWh meter.
60 * 8,2 = 492
492 * 2,7 * 1,16 = 1540W
/292 = 5,28
verder ook geen idee hoe warm je stookt natuurlijk. Maar het is wel een zeer positief COP. (good for you als het dat is

[ Voor 25% gewijzigd door paQ op 13-02-2023 14:57 ]
Ik doe niet aan bijgeloof. Dat brengt ongeluk.
Ok. Het is dus niet gecontroleerd of gemeten met een Warmtemeter. Dan is het heel goed mogelijk, dat de uitkomst van de berekening niet helemaal de waarheid laat zien.........georgeboot schreef op maandag 13 februari 2023 @ 14:51:
[...]
Hij staat op plat dak meter naast de cv schoorsteen van m’n buurman (die stookt op 85 oid). M’n gok is dat hij het daarom zo goed doet.
En verder? Tsja. Heb de ingebouwde aanvoer en retour temp ooit vergeleken met onewire sensors en waren precies gelijk. En debiet klopt best aardig van wat ik hier lees. Opgenomen vermogen komt van een losse SDM kWh meter.
LG-HM071MR-U44 / SWW Hewalex PCWU 3.0 / PV SMA + Jinko 14 kWp / Kia e-Niro
Stook nu op 25 graden voor alleen vloerverwarming.paQ schreef op maandag 13 februari 2023 @ 14:54:
[...]
Maar is best anders dan de rest van je data.
60 * 8,2 = 492
492 * 2,7 * 1,16 = 1540W
/292 = 5,28
verder ook geen idee hoe warm je stookt natuurlijk. Maar het is wel een zeer positief COP. (good for you als het dat is)
Zal die dingen bovenaan zo eens controleren want lijken inderdaad niet te kloppen nee.
LG-HM091MR-U44 | 9000WP zuid plat dak
5.3 lijkt bij deze temperaturen een veel realistischer waarde.georgeboot schreef op maandag 13 februari 2023 @ 14:58:
[...]
Stook nu op 25 graden voor alleen vloerverwarming.
Zal die dingen bovenaan zo eens controleren want lijken inderdaad niet te kloppen nee.
LG-HM071MR-U44 / SWW Hewalex PCWU 3.0 / PV SMA + Jinko 14 kWp / Kia e-Niro
Lekker die zure gassen door je verdamper trekken?georgeboot schreef op maandag 13 februari 2023 @ 14:51:
[...]
Hij staat op plat dak meter naast de cv schoorsteen van m’n buurman (die stookt op 85 oid). M’n gok is dat hij het daarom zo goed doet.
En verder? Tsja. Heb de ingebouwde aanvoer en retour temp ooit vergeleken met onewire sensors en waren precies gelijk. En debiet klopt best aardig van wat ik hier lees. Opgenomen vermogen komt van een losse SDM kWh meter.
Getallen bovenin zijn geloof ik gemiddelde over hele tijdsframe oid. Maar soms doen ze opeens gekke dingen en ben er nog niet helemaal achter wat. Maar zit nog iets mis in. Grafieken kloppen wel zeker weten.
Zou er voorzichtig mee zijn....
Trouwens, heb je berekeningen niet nagerekend, ziet er wel (erg) positief uit
De compressor snelheid is trouwens niet 10 rpm maar 10Hz.
Ge
2050vandaag, waarom wachten?
ah 25 is wel heel laag ja. Ik zit nu (as we speak) ook op ca COP6~6,5. maar dat is dan wel met 12 graden buiten en doel 26~27georgeboot schreef op maandag 13 februari 2023 @ 14:58:
[...]
Stook nu op 25 graden voor alleen vloerverwarming.
Zal die dingen bovenaan zo eens controleren want lijken inderdaad niet te kloppen nee.
In de nacht koude ochtend (was vanochtend mistig en 0 graden) is het huilen met de pet op. 2.7 is handjes knijpen. verwonder me daarom vooral zo over de haast vlakke lijn van opgenomen vermogen.
Ik doe niet aan bijgeloof. Dat brengt ongeluk.
Deze stond al op 60 sec maar nu naar 120 sec gezet. Kan geen kwaat om te testen.Jojan265 schreef op zondag 12 februari 2023 @ 21:36:
[...]
Ik had ook veel foutmeldingen (gebruik Waveshare), maar ben er achter gekomen dat de een instelling in de Waveshare de boosdoener was. De "Keep alive time" stond op 2 sec., terwijl ik pas elke 30 sec. de data opvroeg. Daardoor ging de waveshare telkens op standby, waardoor HA dit als een foute verbinding zag. Sinds ik deze tijd op 30 sec. heb gezet, geen enkele foutmelding meer.
LG-HM071MR-U44
Ik heb dit wel eens vaker aangehaald in een post, het viel mij op dat het door de verlaging lijkt te komen dat hij stabiel gaat draaien. Dit heb ik toen getest door een andere waarde te laten staan en nadat deze een keer "uit" was geweest ging die op die temperatuur ook "hobbelen"gerlag schreef op maandag 13 februari 2023 @ 13:38:
Zou toeval bij LG niet bestaan? Hieronder: Wa 28 graden. Welke strakheidsfactor weet ik ik niet, maar gisteren bij 28 graden in in ieder geval -strak. En bij 30 een achtbaan. [Afbeelding]
Heel langzaam wordt de hobbel minder en gaat hij naar een laag, constant vermogen toe. Zodra er weer een variabele veranderd komt de "hobbel" weer even terug.
Voor mij lijkt het dat de "hobbel" ook minder is als ik hem van silent afhaal, zie afbeelding:
:strip_exif()/f/image/OS4Fn6PagtPi8296Q5WDiJaG.jpg?f=fotoalbum_large)
LG-HM123MR-U34 | LG-G12WL (ARTCOOL Stylist) | Orcon HRC-500 MaxComfort | 4.160 WP Oost-West
De klokjes bovenaan geven laatste waarde aan, niet gemiddelde. Had ik tijdje geleden inderdaad aangepast. Behalve de delta-T, die gaf nog gemiddelde aan. Klokje had dus 3,3 aan moeten geven, en dan klopt de som.georgeboot schreef op maandag 13 februari 2023 @ 14:58:
[...]
Stook nu op 25 graden voor alleen vloerverwarming.
Zal die dingen bovenaan zo eens controleren want lijken inderdaad niet te kloppen nee.
LG-HM091MR-U44 | 9000WP zuid plat dak
Zeker, niet ideaal. Maar het was even niet anders. Aanvankelijk zou hij er pal voor komen te staan, maar dat vond ik ook te gek worden. De wp staat er nu schuin voor, en de schoorsteen zit nu aan de aanzuigkant maar wel aan de kant van de elektronica. Dus zal hopelijk iets meevallen.BjornHero schreef op maandag 13 februari 2023 @ 15:02:
[...]
Lekker die zure gassen door je verdamper trekken?
Zou er voorzichtig mee zijn....
Klopt haha. Had het ook zo in code van devil (?) gevonden en daarna niet meer aangepast omdat Grafana er dan een nieuwe metric van maaktBjornHero schreef op maandag 13 februari 2023 @ 15:02:
[...]
De compressor snelheid is trouwens niet 10 rpm maar 10Hz.
LG-HM091MR-U44 | 9000WP zuid plat dak
Haast vlakke lijn is deels gezichtsbedrog omdat de y-as van 0-9 loopt. Als ik hem even isoleer met ~ zelfde tijdframe:paQ schreef op maandag 13 februari 2023 @ 15:13:
[...]
ah 25 is wel heel laag ja. Ik zit nu (as we speak) ook op ca COP6~6,5. maar dat is dan wel met 12 graden buiten en doel 26~27
In de nacht koude ochtend (was vanochtend mistig en 0 graden) is het huilen met de pet op. 2.7 is handjes knijpen. verwonder me daarom vooral zo over de haast vlakke lijn van opgenomen vermogen.
/f/image/ZCiKbh1lfJuDDHih7xKPSPel.png?f=fotoalbum_large)
Hier was het om 02:00 6,3 en om 07:00 2,7 graden buiten. Wel op een bitumen dak, dus zal de eerste uurtjes na zon ook nog wel wat stralen.
LG-HM091MR-U44 | 9000WP zuid plat dak
paQ schreef op maandag 13 februari 2023 @ 15:13:
[...]
ah 25 is wel heel laag ja. Ik zit nu (as we speak) ook op ca COP6~6,5. maar dat is dan wel met 12 graden buiten en doel 26~27
In de nacht koude ochtend (was vanochtend mistig en 0 graden) is het huilen met de pet op. 2.7 is handjes knijpen. verwonder me daarom vooral zo over de haast vlakke lijn van opgenomen vermogen.

[ Voor 3% gewijzigd door kazemo op 13-02-2023 16:52 ]
Naja dan nog. Het is echt 'niks' (bij 2,7 buiten). Best wel lekker als je zo laag kan pruttelen.georgeboot schreef op maandag 13 februari 2023 @ 16:30:
[...]
Haast vlakke lijn is deels gezichtsbedrog omdat de y-as van 0-9 loopt. Als ik hem even isoleer met ~ zelfde tijdframe:
[Afbeelding]
Hier was het om 02:00 6,3 en om 07:00 2,7 graden buiten. Wel op een bitumen dak, dus zal de eerste uurtjes na zon ook nog wel wat stralen.
Maar je houdt het gewoon warm met 25? Of 'stook' je 18 graden ofzo?
Ik zie je buiten temp ook niet oplopen gedurende de dag. dat is wel vreemd. Ik had hier vandaag een verschil van 13,2 graden.
Ik doe niet aan bijgeloof. Dat brengt ongeluk.
Bij mij ook, fluctueert tussen 16,8 en 17,2 l/mCasper de Boer schreef op maandag 13 februari 2023 @ 08:52:
[...]
Welke flow draait de pomp in "optimal" stand eigenlijk?
Die van mij gaat dan terug naar ongeveer 17L
HM093MR.U44 (3.06.7a) i.c.m. Cordivari 180l buffervat / WH27S.F5 / GW5000-DT / 14 x Suntech STP310S-20/Wfhb
zo herkenbaar... ook als je naar 30 gaat? Bij mij iig wel. Het lijkt wel of 29 een soort ideaal is?paQ schreef op maandag 13 februari 2023 @ 12:11:
[...]
Ik heb dat bij output 28 graden. De afgelopen dagen goed gemerkt.
Bij 29 > superstrak
bij 28 hobbel de bobbel
bij 27 > retestrak
terug naar 28 > hobbel de bobbel
HM093MR.U44 (3.06.7a) i.c.m. Cordivari 180l buffervat / WH27S.F5 / GW5000-DT / 14 x Suntech STP310S-20/Wfhb