Ja, gezien dopjes gewoon kwijtraken bij mij monteer ik liever met poorten omlaag.RobertMe schreef op zondag 1 februari 2026 @ 22:28:
[...]
Eigenlijk zeg je dus dat poorten omhoog ook prima is, zolang je er maar dopjes in doet
Ook hier "team poorten omhoog met dopjes"Maar het ligt vast ook aan de plaatsing. In mijn geval hangt de router met de poorten naar beneden en de switch eronder met de poorten naar boven. Router "zonder dopjes" switch "met dopjes". En zou ik alles naast elkaar hangen ligt het aan de hoogte, "laag" zou ik de poorten eerder omhoog hangen zodat ik er van bovenaf gewoon in kan kijken en de nummering kan ziet etc etc. Zou ik ze "tegen het plafond" hangen dan uiteraard met de poorten omlaag zodat ik geen ladder nodig heb om het te zien.
En die dopjes kosten op AliExpress toch niks. Denk ik. Toentertijd ook 100 stekkers voor 10 euro gekocht, oftewel 10 cent per stuk. Kan me niet indenken dat dopjes (veel) duurder waren (daarvan wel minder stuks).
Nu we toch een vinger omhoog of vinger omlaag discussie hebben, stem ik voor poorten omlaag/onder.
Inderdaad vanwege stof. Vandaag bij schoonmoeder beton geslepen en dat is een prima hairstyleproduct, betonstof
Inderdaad vanwege stof. Vandaag bij schoonmoeder beton geslepen en dat is een prima hairstyleproduct, betonstof
I´d rather be a hypocrite than the same person forever (Yauch)| 🎸 Niets is zo permanent als een tijdelijke oplossing | Een goed probleem komt nooit alleen | Gibson guitar Fender Guitar God Damn Guitar
RJ45 plugjes zonder kabel er aan geknepen werken ook prima als "dopjes" .. die heb je vast wel liggen ergens en kosten ook bijna niets per stuk.Boudewijn schreef op zondag 1 februari 2026 @ 22:52:
[...]
Ja, gezien dopjes gewoon kwijtraken bij mij monteer ik liever met poorten omlaag.
Maar laten ik dan maar een compromis voorstellen ... Poorten "opzij"
Maar het is gewoon erg afhankelijk van wat past in de ruimte die je hebt. Wat @RobertMe ook zegt .. als het hoog zit dan omlaag, als het laag zit dan omhoog.. Als het kan dan plat (op een plankje of in een rack) en .. zoals hier thuis .. poorten "opzij" omdat die positie het handigste uitkwam gezien de andere spullen in de meterkast.
En dan hebben we het nog geen eens gehad over hoe de ventilatie openingen zitten in de apparatuur en of de warmte überhaupt wel goed weg kan in bepaalde oriëntatie, of dat de ventilator dan zijn lucht niet kwijt kan .. of niet kan aanzuigen (want dat kan ook nog verschillen per apparaat)
Dus .. doe wat het handigste is ...en dan ff nadenken hoe je omgaat met 10 jaar aan stof verzamelen voordat je het weer vervangt door wat er op dat moment gebruikelijk is.
Eens. Ik heb de voorkeur om de poorten aan de onderkant of zijkant te hebben, maar ook aan de bovenzijde hoeft geen probleem te zijn. Ik heb denk nog nooit een standaard meterkast gezien, je moet de ruimte en mogelijkheid maar net hebben.duvekot schreef op maandag 2 februari 2026 @ 06:46:
[...]
RJ45 plugjes zonder kabel er aan geknepen werken ook prima als "dopjes" .. die heb je vast wel liggen ergens en kosten ook bijna niets per stuk.
Maar laten ik dan maar een compromis voorstellen ... Poorten "opzij"![]()
Maar het is gewoon erg afhankelijk van wat past in de ruimte die je hebt. Wat @RobertMe ook zegt .. als het hoog zit dan omlaag, als het laag zit dan omhoog.. Als het kan dan plat (op een plankje of in een rack) en .. zoals hier thuis .. poorten "opzij" omdat die positie het handigste uitkwam gezien de andere spullen in de meterkast.
En dan hebben we het nog geen eens gehad over hoe de ventilatie openingen zitten in de apparatuur en of de warmte überhaupt wel goed weg kan in bepaalde oriëntatie, of dat de ventilator dan zijn lucht niet kwijt kan .. of niet kan aanzuigen (want dat kan ook nog verschillen per apparaat)
Dus .. doe wat het handigste is ...en dan ff nadenken hoe je omgaat met 10 jaar aan stof verzamelen voordat je het weer vervangt door wat er op dat moment gebruikelijk is.
Have you tried turning it off and on again?
Als ik deze setup wil testen zoals jij aangeeft, hoef ik me niet te registreren met mijn eigen apparatuur bij Proximus?duvekot schreef op zondag 1 februari 2026 @ 15:14:
[...]
Als het goed is kan die gehele internetbox (rechtse kastje) er tussen uit .. als je de WAN van de UCG-Fiber rechtstreeks verbind met de GE1 poort op dat linker kastje. Probeer dat eens voor elkaar te krijgen .. want dat scheelt weer een kastje .. en mogelijk punt van problemen. Zoals al eerder aangegeven .. kan je die WAN van de UCG-Fiber configeren met VLAN20 en DHCP (v4 + v6) .. en prober dan eens of je de WAN op de UCG-Fiber aan de slag krijgt.
Heb je ook vaste telefonie en/of TV van Proximus?
Dat doe je enkel als de fiber rechtstreeks in de UCG gaat? Of zelfs met dat linkse bakje er nog tussen?
Dat is me nog niet helemaal duidelijk en vind ik niet direct terug op het www.
2 x MT Venus E V3.0 v147.117.112 + CT003, UCG-Fiber + Pro max 24PoE + 2xU6+
Je hoeft alleen wat te registeren als je dat linkse bakje vervangt door een eigen ont/sfp+ module die je dan rechtstreeks in de UCG-Fiber steekt. Maar dat is niet direct nodig .. vandaar dat je op die Proximus website over eigen apparatuur ook de vraag krijgt of je modem (=ont) + router + wifi wil vervangen ...of alleen router + wifi (wat jij doet door de UCG-Fiber te gebruiken als enige router en je eigen WiFi regelt) of alleen je eigen WIFI+AP doet.Bossi13 schreef op maandag 2 februari 2026 @ 10:57:
[...]
Als ik deze setup wil testen zoals jij aangeeft, hoef ik me niet te registreren met mijn eigen apparatuur bij Proximus?
Dat doe je enkel als de fiber rechtstreeks in de UCG gaat? Of zelfs met dat linkse bakje er nog tussen?
Dat is me nog niet helemaal duidelijk en vind ik niet direct terug op het www.
Dus door te testen met alleen de eigen router hoef je niets te registreren bij Proximus als het goed is. Er staat alleen iets over "Tripel VLAN" vs "Single VLAN" .. maar dat is voor alleen internet op VLAN20 geen directe noodzaak (als je geen vaste telefonie en TV hebt van Proximus op dit moment)
Dus probeer het eens .. en kijk hoever je komt en doe alles stappen rustig 1 voor 1.
Dankjewel @duvekot ,
Ik was niet 100% zeker. Ik ben al wel eens gaan piepen in de settings van de wan kant UCG en op MyProximus zag ik dat ik al in singel vlan sta.
Alweer dank voor de heldere uitleg 👌🏼
Ik was niet 100% zeker. Ik ben al wel eens gaan piepen in de settings van de wan kant UCG en op MyProximus zag ik dat ik al in singel vlan sta.
Alweer dank voor de heldere uitleg 👌🏼
2 x MT Venus E V3.0 v147.117.112 + CT003, UCG-Fiber + Pro max 24PoE + 2xU6+
En? Lukt het ook?Bossi13 schreef op maandag 2 februari 2026 @ 15:34:
Dankjewel @duvekot ,
Ik was niet 100% zeker. Ik ben al wel eens gaan piepen in de settings van de wan kant UCG en op MyProximus zag ik dat ik al in singel vlan sta.
Alweer dank voor de heldere uitleg 👌🏼
Nog niet aan toe gekomen 😔 dokter en ziekenhuis voor gebroken/gekneusde rib.
Morgen zowiezo test want ben toch thuis.
2 x MT Venus E V3.0 v147.117.112 + CT003, UCG-Fiber + Pro max 24PoE + 2xU6+
Je hebt er wel wat voor over om met Unifi spul te mogen spelen.Bossi13 schreef op maandag 2 februari 2026 @ 20:18:
Morgen zowiezo test want ben toch thuis.
Sterkte daarmee .. doe rustig aan en denk als eerste aan jezelf.Bossi13 schreef op maandag 2 februari 2026 @ 20:18:
[...]
Nog niet aan toe gekomen 😔 dokter en ziekenhuis voor gebroken/gekneusde rib.
Morgen zowiezo test want ben toch thuis.
Hoe meer ik ik er mee bezig ben hoe leuker het wordt.Olaf van der Spek schreef op maandag 2 februari 2026 @ 20:25:
[...]
Je hebt er wel wat voor over om met Unifi spul te mogen spelen.
Vind het echt super materiaal en dan ken ik er wss nog geen 10% van 🫣
2 x MT Venus E V3.0 v147.117.112 + CT003, UCG-Fiber + Pro max 24PoE + 2xU6+
Ik weet niet of ik hier goed zit maar ik probeer Ziggo Zakelijk Internet Pro op een UXG-Max (Gateway Max) in te stellen. Gaat om een UXG-Max (Gateway Max) en niet de Cloud Gateway Max dus alles loopt via een externe controller.
Ziggo ip configuratie:
Ik las namelijk hier dat er nog 2 static routes aangemaakt zijn omdat 0.0.0.0/0 niet mogelijk is.
Ziggo ip configuratie:
Op de Unifi controller heb ik het volgende ingesteld op de WAN1 interface:Netwerkadres: x.x.x.56
Gateway: x.x.x.57
Ipadres router: x.x.x.58
Broadcast adres: x.x.x.59
Subnet mask: 255.255.255.248
Moet ik echter ook nog static routes aanmaken naar x.x.x.57 (gateway ziggo) of is dit voldoende?IPv4 Address: x.x.x.58
Netmask: /29
Gateway IP: x.x.x.57
Additional IP Addresses: -
Ik las namelijk hier dat er nog 2 static routes aangemaakt zijn omdat 0.0.0.0/0 niet mogelijk is.
Moet je de Ziggo modem/router niet eerst in bridge modus zien te krijgen? Aangezien het een zakelijke aansluiting betreft weet ik niet zo goed wat daar mogelijk is. Maar als je dus de bridge modus aanzet zou je op de geconfigureerde WAN-poort van je UXG-Max simpelweg DHCP kunnen gebruiken? Zo werkt het in ieder geval voor de particuliere aansluitingen wel.qwasd schreef op dinsdag 3 februari 2026 @ 16:17:
Ik weet niet of ik hier goed zit maar ik probeer Ziggo Zakelijk Internet Pro op een UXG-Max (Gateway Max) in te stellen. Gaat om een UXG-Max (Gateway Max) en niet de Cloud Gateway Max dus alles loopt via een externe controller.
Ziggo ip configuratie:
[...]
Op de Unifi controller heb ik het volgende ingesteld op de WAN1 interface:
[...]
Moet ik echter ook nog static routes aanmaken naar x.x.x.57 (gateway ziggo) of is dit voldoende?
Ik las namelijk hier dat er nog 2 static routes aangemaakt zijn omdat 0.0.0.0/0 niet mogelijk is.
Have you tried turning it off and on again?
Bij Zakelijk Internet Pro kun je alleen van bridge mode en een eigen router gebruik maken.Gr4mpyC3t schreef op dinsdag 3 februari 2026 @ 16:34:
[...]
Moet je de Ziggo modem/router niet eerst in bridge modus zien te krijgen? Aangezien het een zakelijke aansluiting betreft weet ik niet zo goed wat daar mogelijk is. Maar als je dus de bridge modus aanzet zou je op de geconfigureerde WAN-poort van je UXG-Max simpelweg DHCP kunnen gebruiken? Zo werkt het in ieder geval voor de particuliere aansluitingen wel.
Ik worstel hier ook mee! Ik krijg ook geen local IPv6 aan de praat. Loopt ook een ander draadje hierover: Matter over Thread, maar Matter device toevoegen lukt niet. We kunnen daar ook in verder if needed.Opi schreef op dinsdag 20 januari 2026 @ 11:58:
[...]
Ben je hier nog uitgekomen? Ik worstel met een vergelijkbare situatie alleen dan voor Unifi, waarbij ik een thread border router in het IoT VLAN heb staan en HA (in docker) in een ander VLAN draait.
Daarbij heb ik de volgende voorzet gekregen, maar vooralsnog lijkt dit onvoldoende.
[...]
[...]
[...]
[...]
[...]
[...]
Ik hoor tegengestelde geluiden over het wel of niet moeten aanzetten van IPv6. Ik zou verwachten dat dit alleen nodig is in het IoT VLAN, maar niet in het andere VLAN.
Mocht iemand thread/matter met Unifi en HA (in docker) werkend hebben gekregen, dan houd ik me aanbevolen.
Wat ik bij kan dragen is dat veel tips en tutorials op internet hierover gebaseerd zijn op een oudere versie. 22 dagen geleden kwam https://community.ui.com/...12-47bc-8796-20de6857c7b2 uit, met specifiek deze change:
. Durf ook niet aan de NAT settings te gaan zitten, zoals Unifi dan voorstelt.Added the Additional IPs option to Network IPv6 Settings to add multiple IPv6 addresses, including ULA (Unique Local Address).
[ Voor 5% gewijzigd door Tomino op 03-02-2026 16:44 ]
Oké, en als je simpelweg DHCP aanzet op je WAN-poort in je UXG-Max dan?qwasd schreef op dinsdag 3 februari 2026 @ 16:37:
[...]
Bij Zakelijk Internet Pro kun je alleen van bridge mode en een eigen router gebruik maken.
Have you tried turning it off and on again?
DHCP werkt niet. Die moet statisch ingesteld worden. Dit heb ik ook gedaan maar mijn vraag gaat meer over de statische routes of die nodig zijn of niet. Ik heb deze handleiding bekeken https://www.ziggo.nl/cont...L_ZakelijkInternetPro.pdfGr4mpyC3t schreef op dinsdag 3 februari 2026 @ 16:52:
[...]
Oké, en als je simpelweg DHCP aanzet op je WAN-poort in je UXG-Max dan?
[ Voor 19% gewijzigd door qwasd op 03-02-2026 16:57 ]
Heb vaak genoeg andere merk router geïnstalleerd op een Ziggo Zakelijk Pro verbinding. Gebruik alleen zelf Unifi niet voor zakelijk gebruik, maar dat zou niet anders moeten zijn.qwasd schreef op dinsdag 3 februari 2026 @ 16:54:
[...]
DHCP werkt niet. Die moet statisch ingesteld worden. Dit heb ik ook gedaan maar mijn vraag gaat meer over de statische routes of die nodig zijn of niet. Ik heb deze handleiding bekeken https://www.ziggo.nl/cont...L_ZakelijkInternetPro.pdf
Heb nog nooit statische routes hoeven instellen. Gewoon de IP-gegevens statisch invullen die Ziggo oplevert bij de verbinding.
Inderdaad met een Edgerouter is dit niet nodig maar bestaat deze static route wel / wordt deze automatisch aangemaakt. Daar is het ook 0.0.0.0 wat binnen Unifi dus ook weer niet mogelijk is.BiG-GuY schreef op dinsdag 3 februari 2026 @ 17:12:
[...]
Heb vaak genoeg andere merk router geïnstalleerd op een Ziggo Zakelijk Pro verbinding. Gebruik alleen zelf Unifi niet voor zakelijk gebruik, maar dat zou niet anders moeten zijn.
Heb nog nooit statische routes hoeven instellen. Gewoon de IP-gegevens statisch invullen die Ziggo oplevert bij de verbinding.
Zie hier bijvoorbeeld plizz in "[Ziggo] Bridge naar WAN Ubiquity Security Gateway"
Zijn er hier nog mensen die Sonos speakers op een aparte VLAN hebben zitten dan bv de smartphone waarmee ze deze bedienen? Ik heb het wel werkend nu, maar ik wil graag weten waarom deze settings het doen.
Ik heb de Sonos Speakers alle 4 op mijn IoT Network (VLAN 30) zitten. Ze zijn allemaal verbonden via mijn WiFi SSD van dat IoT Network. Dan heb ik mijn smartphone op mijn Trusted Network zitten (andere VLAN 10).
Na veel googlen en met de hulp van AI ben ik op het volgende uitgekomen:
- Op zowel mijn Trusted als mijn IoT WiFi heb ik "Multicast to Unicast" aangevinkt.
- In de Gateway mDNS Proxy box heb ik zowel mijn Trusted Network als mijn IoT network gezet. Is dit dan omwille van discovery van de devices?
- En dan hebben we IGMP snooping, wat voor mij heel onduidelijk is... LAN is mijn oud Trusted Network (maar die gaat weg in de toekomst).
/f/image/KPtfBg9qWSPSeeOt2bdUdfIn.png?f=fotoalbum_large)
Kloppen deze settings wat? En is er iemand die me wat kan uitleggen wat die juist doen?
Kwestie van proberen te begrijpen wat er achter de schermen allemaal gebeurd.
Ik heb de Sonos Speakers alle 4 op mijn IoT Network (VLAN 30) zitten. Ze zijn allemaal verbonden via mijn WiFi SSD van dat IoT Network. Dan heb ik mijn smartphone op mijn Trusted Network zitten (andere VLAN 10).
Na veel googlen en met de hulp van AI ben ik op het volgende uitgekomen:
- Op zowel mijn Trusted als mijn IoT WiFi heb ik "Multicast to Unicast" aangevinkt.
- In de Gateway mDNS Proxy box heb ik zowel mijn Trusted Network als mijn IoT network gezet. Is dit dan omwille van discovery van de devices?
- En dan hebben we IGMP snooping, wat voor mij heel onduidelijk is... LAN is mijn oud Trusted Network (maar die gaat weg in de toekomst).
/f/image/KPtfBg9qWSPSeeOt2bdUdfIn.png?f=fotoalbum_large)
Kloppen deze settings wat? En is er iemand die me wat kan uitleggen wat die juist doen?
Kwestie van proberen te begrijpen wat er achter de schermen allemaal gebeurd.
[ Voor 3% gewijzigd door dotcom87 op 03-02-2026 20:21 ]
Ahhhh de befaamde Sonos problemen.dotcom87 schreef op dinsdag 3 februari 2026 @ 20:20:
Zijn er hier nog mensen die Sonos speakers op een aparte VLAN hebben zitten dan bv de smartphone waarmee ze deze bedienen? Ik heb het wel werkend nu, maar ik wil graag weten waarom deze settings het doen.
Ik heb de Sonos Speakers alle 4 op mijn IoT Network (VLAN 30) zitten. Ze zijn allemaal verbonden via mijn WiFi SSD van dat IoT Network. Dan heb ik mijn smartphone op mijn Trusted Network zitten (andere VLAN 10).
Na veel googlen en met de hulp van AI ben ik op het volgende uitgekomen:
- Op zowel mijn Trusted als mijn IoT WiFi heb ik "Multicast to Unicast" aangevinkt.
- In de Gateway mDNS Proxy box heb ik zowel mijn Trusted Network als mijn IoT network gezet. Is dit dan omwille van discovery van de devices?
- En dan hebben we IGMP snooping, wat voor mij heel onduidelijk is... LAN is mijn oud Trusted Network (maar die gaat weg in de toekomst).
[Afbeelding]
Kloppen deze settings wat? En is er iemand die me wat kan uitleggen wat die juist doen?
Kwestie van proberen te begrijpen wat er achter de schermen allemaal gebeurd.
als je mDNS forwarding tussen de twee VLANS doet, en de juiste poorten open zet dan werkt dat deel. Er is nog een venijnig stuk met Sonos, waarbij ze met elkaar hun eigen mesh netwerk opzetten, en dat wordt some gebruikt om internet connectivity te bereiken. als je hierop filtered met strikte policies dan gaan allerlei apparaten hierop stuiteren (Aruba Access points met security filters, maar ook Fortigate en Palo Alto firewalls die ARP spoofing detecteren).
Ik heb Sonos bij de Unifi uitrol uiteindelijk in mijn mobiele client VLAN gezet, omwille van de eenvoud. Als er iets is dat je niet vertrouwd dan zou je je iPhone en Android devices sowieso niet in het trusted segment moeten laten.
Ik heb dat al een tijdje aan de praat.dotcom87 schreef op dinsdag 3 februari 2026 @ 20:20:
Zijn er hier nog mensen die Sonos speakers op een aparte VLAN hebben zitten dan bv de smartphone waarmee ze deze bedienen? Ik heb het wel werkend nu, maar ik wil graag weten waarom deze settings het doen.
Op het vlan waar de Sonos speakers in zitten en de 2 vlans waar smartphones in zitten staat mDNS aan en tussen de vlans van de smartphones en het vlan van Sonos staat de firewall over en weer open, maar niet tussen de 2 smartphones vlans.
Dat laatste kan beter door alleen de benodigde poorten open te zetten, maar het gaan in deze niet zozeer om security, maar om die 2 vlans de Sonos speakers te laten gebruiken.
Welke firewall regels heb je tussen die vlans??ASS-Ware schreef op woensdag 4 februari 2026 @ 08:07:
[...]
Ik heb dat al een tijdje aan de praat.
Op het vlan waar de Sonos speakers in zitten en de 2 vlans waar smartphones in zitten staat mDNS aan en tussen de vlans van de smartphones en het vlan van Sonos staat de firewall over en weer open, maar niet tussen de 2 smartphones vlans.
Dat laatste kan beter door alleen de benodigde poorten open te zetten, maar het gaan in deze niet zozeer om security, maar om die 2 vlans de Sonos speakers te laten gebruiken.
“Choose a job you love, and you will never have to work a day in your life.”
En heb je ook nog iets gedaan ivm IGMP snooping?ASS-Ware schreef op woensdag 4 februari 2026 @ 08:07:
[...]
Ik heb dat al een tijdje aan de praat.
Op het vlan waar de Sonos speakers in zitten en de 2 vlans waar smartphones in zitten staat mDNS aan en tussen de vlans van de smartphones en het vlan van Sonos staat de firewall over en weer open, maar niet tussen de 2 smartphones vlans.
Dat laatste kan beter door alleen de benodigde poorten open te zetten, maar het gaan in deze niet zozeer om security, maar om die 2 vlans de Sonos speakers te laten gebruiken.
Met "staat de firewall over en weer ope" bedoelde ik alle poorten.Tylen schreef op woensdag 4 februari 2026 @ 08:19:
[...]
Welke firewall regels heb je tussen die vlans??
Dus van smartphone vlan 1 en Sonos vlan in 2 richtingen alles open en van smartphone vlan 2 en Sonos vlan in 2 richtingen alles open.
Nope.dotcom87 schreef op woensdag 4 februari 2026 @ 09:35:
[...]
En heb je ook nog iets gedaan ivm IGMP snooping?
Waarom heb je dan aparte vlans daarvoor?ASS-Ware schreef op woensdag 4 februari 2026 @ 10:04:
[...]
Met "staat de firewall over en weer ope" bedoelde ik alle poorten.
Dus van smartphone vlan 1 en Sonos vlan in 2 richtingen alles open en van smartphone vlan 2 en Sonos vlan in 2 richtingen alles open.
“Choose a job you love, and you will never have to work a day in your life.”
Ik heb tegenwoordig de sonos gewoon in mijn lan vlan staan maar voorheen was dit mijn oplossing door ook de app te kunnen bedienen vanuit mijn lan en sonos in iot vlan.dotcom87 schreef op dinsdag 3 februari 2026 @ 20:20:
Zijn er hier nog mensen die Sonos speakers op een aparte VLAN hebben zitten dan bv de smartphone waarmee ze deze bedienen? Ik heb het wel werkend nu, maar ik wil graag weten waarom deze settings het doen.
Ik heb de Sonos Speakers alle 4 op mijn IoT Network (VLAN 30) zitten. Ze zijn allemaal verbonden via mijn WiFi SSD van dat IoT Network. Dan heb ik mijn smartphone op mijn Trusted Network zitten (andere VLAN 10).
Na veel googlen en met de hulp van AI ben ik op het volgende uitgekomen:
- Op zowel mijn Trusted als mijn IoT WiFi heb ik "Multicast to Unicast" aangevinkt.
- In de Gateway mDNS Proxy box heb ik zowel mijn Trusted Network als mijn IoT network gezet. Is dit dan omwille van discovery van de devices?
- En dan hebben we IGMP snooping, wat voor mij heel onduidelijk is... LAN is mijn oud Trusted Network (maar die gaat weg in de toekomst).
[Afbeelding]
Kloppen deze settings wat? En is er iemand die me wat kan uitleggen wat die juist doen?
Kwestie van proberen te begrijpen wat er achter de schermen allemaal gebeurd.
UDP 1900 (SSDP) and UDP 5353 (mDNS).
TCP 1400, 3400, 3401, 3500
Zie ook https://support.sonos.com...with-sonos?language=en_US
Omdat de 2 vlans voor smartphones niet met elkaar mogen verbinden.
Ik denk dat de verwarring meer komt door de benaming "vlan x voor smartphones". Als je bijv. VLAN 60 voor Gasten en VLAN 40 voor Gezinsleden gebruikt klinkt het iets minder vreemd.ASS-Ware schreef op woensdag 4 februari 2026 @ 11:15:
[...]
Omdat de 2 vlans voor smartphones niet met elkaar mogen verbinden.
1x Venus-E v153 +LilyGo HA, CT003 V117 | 5040Wp ZO + 4200Wp NW | Zonneplan, 3x25A, Easee Charge Lite | EV 98kWh
Excuses voor het ongemak.Mirabis schreef op woensdag 4 februari 2026 @ 11:57:
[...]
Ik denk dat de verwarring meer komt door de benaming "vlan x voor smartphones". Als je bijv. VLAN 60 voor Gasten en VLAN 40 voor Gezinsleden gebruikt klinkt het iets minder vreemd.
Waarom niet? Ik heb verschillende VLAN's voor verschillende doelen:
- standaard : heeft internet toegang en is bedoeld voor de eigen pc's en telefoons
- limited : heeft beperkt internet toegang en daar zitten cloud-afhankelijke apparaten in zoals het tv-kastje. Elk apparaat heeft zijn eigen whitelist waarmee hij mag verbinden
- IoT : Hierin zitten IoT apparaten die geen internet toegang hebben.
- werk : Hierin zitten de laptops en telefoons van het werk en die kunnen alleen naar internet toe.
- vrienden : Mensen die regelmatig op bezoek komen hebben toegang tot dit netwerk
- gasten : Kom je sporadisch langs dan kun je met een voucher-code 24u toegang krijgen tot dit netwerk.
Is dat echt nodig? Misschien niet, als een hacker het echt op ons netwerk gemunt heeft dan komt hij toch wel binnen; alle VLAN's lopen op dezelfde apparatuur. Dus kraken ze de router... Maar toch, het geeft mij een beter gevoel om te weten dat als het bedrijfsnetwerk gehacked wordt en mijn werklaptop ineens gehijacked blijkt te zijn, deze niet bij mijn privé-spullen kan. En omgekeerd, als iemand thuis per ongeluk een virus binnen trekt, dan kan die niet zomaar bij mijn bedrijfslaptop.
En ja, op mijn werk-laptop kan ik niet mijn verlichting dimmen of iets streamen naar de TV. Maar daar is dat ding ook niet voor bedoeld. Werk is werk, prive is prive...
@RiDo78 Je hebt er over nagedacht. En dat je apparaten die jij beheert scheidt van apparaten van je werk, en van apparaten waarvan je niet weer wat ze kunnen (IoT) is misschien iets dat ik ook nog wel wil doen. moet dan even uitzoeken hoe dat gaat met de printer, want die wordt voor werk én privé gebruikt.
I´d rather be a hypocrite than the same person forever (Yauch)| 🎸 Niets is zo permanent als een tijdelijke oplossing | Een goed probleem komt nooit alleen | Gibson guitar Fender Guitar God Damn Guitar
Ik krijg sinds gisteren steeds de melding dat er voor Unifi Network Server geen nieuwe versies meer worden uitgegeven. De controller krijgt dus geen updates meer. Ik moet dus nu wel over naar Unifi OS Server.
Nu is de vraag hoe doe ik dit makkelijk op één server? Ik zou zeggen dat ik alle sites exporteer, de huidige Unifi omgeving down haal om vervolgens OS Server te installeren en alles te importeren? Maar ik vind er niet echt een goede handleiding of iets van.
Nu is de vraag hoe doe ik dit makkelijk op één server? Ik zou zeggen dat ik alle sites exporteer, de huidige Unifi omgeving down haal om vervolgens OS Server te installeren en alles te importeren? Maar ik vind er niet echt een goede handleiding of iets van.
Zucht...
De printer is altijd even een dingetje. Enerszijds is het vaak een enkele TCP-poort die je nodig hebt om echt te kunnen printen. Maar anderszijds is het zo dat veel OS'sen / drivers tegenwoordig werken met autodiscover, en die werken dan met broadcasts.franssie schreef op woensdag 4 februari 2026 @ 14:47:
@RiDo78 Je hebt er over nagedacht. En dat je apparaten die jij beheert scheidt van apparaten van je werk, en van apparaten waarvan je niet weer wat ze kunnen (IoT) is misschien iets dat ik ook nog wel wil doen. moet dan even uitzoeken hoe dat gaat met de printer, want die wordt voor werk én privé gebruikt.
Wat je eens kan proberen is je printer via zijn IP-adres toe te voegen. (Dat je daarvoor wel een firewall-regel moet opnemen om die verbinding uberhaupt mogelijk te maken spreekt voor sich). Lukt dat niet dan kun je misschien een printservertje opzetten in hetzelfde vlan als de printer en daar naartoe verbinden.
Ik heb daar alleen geen ervaring mee, mijn printer is alleen voor privé gebruik. Zakelijk print ik zo goed als nooit iets.
Maar dan heb je er firewall rules tussenRiDo78 schreef op woensdag 4 februari 2026 @ 14:03:
[...]
Waarom niet? Ik heb verschillende VLAN's voor verschillende doelen:
- standaard : heeft internet toegang en is bedoeld voor de eigen pc's en telefoons
- limited : heeft beperkt internet toegang en daar zitten cloud-afhankelijke apparaten in zoals het tv-kastje. Elk apparaat heeft zijn eigen whitelist waarmee hij mag verbinden
- IoT : Hierin zitten IoT apparaten die geen internet toegang hebben.
- werk : Hierin zitten de laptops en telefoons van het werk en die kunnen alleen naar internet toe.
- vrienden : Mensen die regelmatig op bezoek komen hebben toegang tot dit netwerk
- gasten : Kom je sporadisch langs dan kun je met een voucher-code 24u toegang krijgen tot dit netwerk.
Is dat echt nodig? Misschien niet, als een hacker het echt op ons netwerk gemunt heeft dan komt hij toch wel binnen; alle VLAN's lopen op dezelfde apparatuur. Dus kraken ze de router... Maar toch, het geeft mij een beter gevoel om te weten dat als het bedrijfsnetwerk gehacked wordt en mijn werklaptop ineens gehijacked blijkt te zijn, deze niet bij mijn privé-spullen kan. En omgekeerd, als iemand thuis per ongeluk een virus binnen trekt, dan kan die niet zomaar bij mijn bedrijfslaptop.
En ja, op mijn werk-laptop kan ik niet mijn verlichting dimmen of iets streamen naar de TV. Maar daar is dat ding ook niet voor bedoeld. Werk is werk, prive is prive...
“Choose a job you love, and you will never have to work a day in your life.”
Dat heb ik op dezelfde manier opgelost als met Sonos.franssie schreef op woensdag 4 februari 2026 @ 14:47:
@RiDo78 Je hebt er over nagedacht. En dat je apparaten die jij beheert scheidt van apparaten van je werk, en van apparaten waarvan je niet weer wat ze kunnen (IoT) is misschien iets dat ik ook nog wel wil doen. moet dan even uitzoeken hoe dat gaat met de printer, want die wordt voor werk én privé gebruikt.
De printer in zijn eigen vlan en 2 andere vlans die niet bij elkaar mogen komen maar wel mogen printen, toegang gegeven tot het printer vlan.
Vraag,
Heeft iemand ooit een supportfile aangemaakt en bekeken wat er allemaal geëxporteerd?
Ik heb een issue en mij werd gevraagd een supportbestand te exporteren en deze naar hen op te sturen.
In dit geval ging het om de UNAS pro.
Een kleine scan of er bestandsnamen of usernames in voor kwamen, deden mij een beetje huiveren, omdat ik gewoon "alles" kon terugvinden in de bestanden.
(Uiteindelijk < findstr /s /i "[zoekterm]" * > op de commandprompt gebruikt, omdat FileExporer search bij mij blijkbaar niet inhoudelijk zoekt, ondanks het wel zo ingesteld is)
Met het oog op privacy en beveiliging lijkt mij dit niet wenselijk.
Kan mij niet voorstellen dat dit niet bezwaarlijk gevonden wordt.
Wat is jullie ervaring en/of oplossing in zo een situatie?
Heeft iemand ooit een supportfile aangemaakt en bekeken wat er allemaal geëxporteerd?
Ik heb een issue en mij werd gevraagd een supportbestand te exporteren en deze naar hen op te sturen.
In dit geval ging het om de UNAS pro.
Een kleine scan of er bestandsnamen of usernames in voor kwamen, deden mij een beetje huiveren, omdat ik gewoon "alles" kon terugvinden in de bestanden.
(Uiteindelijk < findstr /s /i "[zoekterm]" * > op de commandprompt gebruikt, omdat FileExporer search bij mij blijkbaar niet inhoudelijk zoekt, ondanks het wel zo ingesteld is)
Met het oog op privacy en beveiliging lijkt mij dit niet wenselijk.
Kan mij niet voorstellen dat dit niet bezwaarlijk gevonden wordt.
Wat is jullie ervaring en/of oplossing in zo een situatie?
Toevallig was dat mijn voorbeeld bij Sonos, omdat een gespecificeerde firewall toegang niet nodig is.Tylen schreef op woensdag 4 februari 2026 @ 15:28:
[...]
Maar dan heb je er firewall rules tussenDan is het logisch. Waar ik op antwoorde had er geen firewall rules tussen.
De oplossing is er bij mij alleen maar voor om 2 aparte vlans, die niet bij elkaar mogen komen, toegang te geven tot Sonos.
Tussen andere vlans heb ik wel specifieke firewall rules tussen vlans, voor bijvoorbeeld mijn mailserver en DNS enzo.
Hier kan ik echt van genieten, mensen die iets verder nadenken en misschien is het stukje beroepsmisvorming? Of is het puur hobbymatig? Doet er ni toe. Dat plug and play gedoe heb ik ook liever niet.RiDo78 schreef op woensdag 4 februari 2026 @ 14:03:
[...]
Waarom niet? Ik heb verschillende VLAN's voor verschillende doelen:
- standaard : heeft internet toegang en is bedoeld voor de eigen pc's en telefoons
- limited : heeft beperkt internet toegang en daar zitten cloud-afhankelijke apparaten in zoals het tv-kastje. Elk apparaat heeft zijn eigen whitelist waarmee hij mag verbinden
- IoT : Hierin zitten IoT apparaten die geen internet toegang hebben.
- werk : Hierin zitten de laptops en telefoons van het werk en die kunnen alleen naar internet toe.
- vrienden : Mensen die regelmatig op bezoek komen hebben toegang tot dit netwerk
- gasten : Kom je sporadisch langs dan kun je met een voucher-code 24u toegang krijgen tot dit netwerk.
Is dat echt nodig? Misschien niet, als een hacker het echt op ons netwerk gemunt heeft dan komt hij toch wel binnen; alle VLAN's lopen op dezelfde apparatuur. Dus kraken ze de router... Maar toch, het geeft mij een beter gevoel om te weten dat als het bedrijfsnetwerk gehacked wordt en mijn werklaptop ineens gehijacked blijkt te zijn, deze niet bij mijn privé-spullen kan. En omgekeerd, als iemand thuis per ongeluk een virus binnen trekt, dan kan die niet zomaar bij mijn bedrijfslaptop.
En ja, op mijn werk-laptop kan ik niet mijn verlichting dimmen of iets streamen naar de TV. Maar daar is dat ding ook niet voor bedoeld. Werk is werk, prive is prive...
Respect man 👌🏼, deze heer heeft nog veel te leren maar daarom ben ik hier ook aanwezig 😎
2 x MT Venus E V3.0 v147.117.112 + CT003, UCG-Fiber + Pro max 24PoE + 2xU6+
Alles kan beetje bij beetje hèBossi13 schreef op woensdag 4 februari 2026 @ 19:02:
[...]
Hier kan ik echt van genieten, mensen die iets verder nadenken en misschien is het stukje beroepsmisvorming? Of is het puur hobbymatig? Doet er ni toe. Dat plug and play gedoe heb ik ook liever niet.
Respect man 👌🏼, deze heer heeft nog veel te leren maar daarom ben ik hier ook aanwezig 😎
- eerst alles over naar unifi
- daarna alles pas opdelen in vlan’s
- vlan to vlan dichtzetten en firewall rules aanmaken voor al dat verkeer
Duurt niet lang en je hebt 200+ firewall rules
Ik zit nu op 232 rules en moet nog het een en ander gaan ombouwen, maar dat heeft weer andere requirements waar ik nog niet aan toe ben gekomen
Gisteren de nieuwe Network 10.1 RC geïnstalleerd. Ik ben blij met alle nieuwe inzichten, maar er is toch iets stuk gegaan.
Eerder had ik een aantal port forwarding regels om aanvullende poorten te hebben voor Wireguard. Dat was kinderlijk eenvoudig om op te zetten. Namelijk een forward van bijvoorbeeld WAN poort 443 UDP naar de gateway (192.168.1.1) naar de Wireguard port (51820) over UDP. Een forward naar 127.0.0.1 werkt (uiteraard) ook niet. Ik weet alleen niet hoe ik dit eenvoudig op een andere manier kan inrichten
.
Eerder had ik een aantal port forwarding regels om aanvullende poorten te hebben voor Wireguard. Dat was kinderlijk eenvoudig om op te zetten. Namelijk een forward van bijvoorbeeld WAN poort 443 UDP naar de gateway (192.168.1.1) naar de Wireguard port (51820) over UDP. Een forward naar 127.0.0.1 werkt (uiteraard) ook niet. Ik weet alleen niet hoe ik dit eenvoudig op een andere manier kan inrichten
Als je het goed doet, dan gebruik je de zone based firewall en zet je alles in nieuwe zones.Theetjuh schreef op woensdag 4 februari 2026 @ 19:07:
[...]
Alles kan beetje bij beetje hè
- eerst alles over naar unifi
- daarna alles pas opdelen in vlan’s
- vlan to vlan dichtzetten en firewall rules aanmaken voor al dat verkeer
Dan hoef je ook geen vlan to vlan dicht te zetten.
Verdorie, ik kom er na lang zoeken achter buiten mijn firewall problemen dat ik mijn Site niet kan beheren. Blijkbaar heeft de voorganger USG3P een lokaal admin account en dat hele gedeelte heb ik niet meegenomen met het plaatsen van de backup.
Ofwel, ik ben bang dat het volledig resetten van de UCG Ultra wordt en alles opnieuw inrichten.
Eigenlijk weinig zin in, maar goed. Ben bang dat ik het ergens wel moet doen.
Verklaard wel waarom ik hem in mijn ubiquiti account niet kon claimen.
Zie wel bij admins/users een admin account naast die van mij. Dat zal die dan wel zijn, want dat is ook de owner.
/edit: Inlog van die admin is inderdaad wat ik al had staan. Kijken of ik ownership over kan zetten.
Ownership overzetten komt de optie niet op terwijl mijn unifi account wel als volledige admin aanwezig is. Wordt dus leeg starten denk ik zo.
Changing Owner accounts on UDM pro | Ubiquiti Community
Deze werkt wel voor mij. Lijk nu owner te zijn.
De reden dat ik wel daar moet kunnen komen is omdat ik SSH ook niet in kan stellen.
Wellicht wat screenshots maken van bepaalde instellingen om dat te regelen uiteindelijk.
Wat nu nog rest, is dus het werkend krijgen van de firewall. Maar goed, ben bang dat het alsnog fabrieksinstellingen wordt en dan opnieuw beginnen. Kijken of het dan weg is.
Ofwel, ik ben bang dat het volledig resetten van de UCG Ultra wordt en alles opnieuw inrichten.
Eigenlijk weinig zin in, maar goed. Ben bang dat ik het ergens wel moet doen.
Verklaard wel waarom ik hem in mijn ubiquiti account niet kon claimen.
Zie wel bij admins/users een admin account naast die van mij. Dat zal die dan wel zijn, want dat is ook de owner.
/edit: Inlog van die admin is inderdaad wat ik al had staan. Kijken of ik ownership over kan zetten.
Ownership overzetten komt de optie niet op terwijl mijn unifi account wel als volledige admin aanwezig is. Wordt dus leeg starten denk ik zo.
Changing Owner accounts on UDM pro | Ubiquiti Community
Deze werkt wel voor mij. Lijk nu owner te zijn.
De reden dat ik wel daar moet kunnen komen is omdat ik SSH ook niet in kan stellen.
Wellicht wat screenshots maken van bepaalde instellingen om dat te regelen uiteindelijk.
Wat nu nog rest, is dus het werkend krijgen van de firewall. Maar goed, ben bang dat het alsnog fabrieksinstellingen wordt en dan opnieuw beginnen. Kijken of het dan weg is.
[ Voor 36% gewijzigd door Arunia op 05-02-2026 10:08 ]
In essentie is dat het inderdaad, export(s) van je site(s) maken en die vervolgens importeren. Zelf heb ik deze overstap recent gemaakt, en er zijn me geen bijzonderheden bijgebleven, volgens mij wees het zichzelf.SgtElPotato schreef op woensdag 4 februari 2026 @ 14:54: De controller krijgt dus geen updates meer. Ik moet dus nu wel over naar Unifi OS Server.
Nu is de vraag hoe doe ik dit makkelijk op één server? Ik zou zeggen dat ik alle sites exporteer, de huidige Unifi omgeving down haal om vervolgens OS Server te installeren en alles te importeren? Maar ik vind er niet echt een goede handleiding of iets van.
Ik heb mijn homelab grotendeels in proxmox draaien, en daar kon ik de LXC-container met Network Server nog even (uitgeschakeld) behouden bij het opzetten van de vm met UOS.
Ik heb het verder niet in een Docker of iets draaien maar gewoon los als service op mijn server.pipo76 schreef op donderdag 5 februari 2026 @ 12:52:
[...]
In essentie is dat het inderdaad, export(s) van je site(s) maken en die vervolgens importeren. Zelf heb ik deze overstap recent gemaakt, en er zijn me geen bijzonderheden bijgebleven, volgens mij wees het zichzelf.
Ik heb mijn homelab grotendeels in proxmox draaien, en daar kon ik de LXC-container met Network Server nog even (uitgeschakeld) behouden bij het opzetten van de vm met UOS.
Maar top! Ik ga er vanavond maar eens mee aan de slag.
Zucht...
Goed dat je het zegt. Heb bij familie de controller draaien op een HP T620 onder Debian (met de bekende scripts).SgtElPotato schreef op woensdag 4 februari 2026 @ 14:54:
Ik krijg sinds gisteren steeds de melding dat er voor Unifi Network Server geen nieuwe versies meer worden uitgegeven. De controller krijgt dus geen updates meer. Ik moet dus nu wel over naar Unifi OS Server.
Eens kijken hoe we dat gaan overzetten als ik daar weer eens ben.
En? Hoe is het nu? Nog aan testen toegekomen?Bossi13 schreef op maandag 2 februari 2026 @ 20:18:
[...]
Nog niet aan toe gekomen 😔 dokter en ziekenhuis voor gebroken/gekneusde rib.
Morgen zowiezo test want ben toch thuis.
Nee helaas nog niet. Enkele van mijn netwerkkabels lopen door de electriciteitskast door en na dat ik ze getrokken had bats stroompanne in de volgende nacht. 2 zekeringen die de boel doen afvliegen.
1 is opgelost, de andere nog niet.
Maar omdat mijn serverrack warm wordt installeerde ik een ventilator.
Die maakt veel te veel lawaai dus prioriteit gegeven om een zopas aangekochte be quiet case fan 4 pin pwm te installeren. Echter moet ik daarvoor een esp32-S3 aan de praat krijgen wat me tot daarnet tijd heeft gekost maar faalde.
Ik begin er stilaan stenen kl..n van te krijgen dat ik verder wil maar niets lukt. 😔
1 is opgelost, de andere nog niet.
Maar omdat mijn serverrack warm wordt installeerde ik een ventilator.
Die maakt veel te veel lawaai dus prioriteit gegeven om een zopas aangekochte be quiet case fan 4 pin pwm te installeren. Echter moet ik daarvoor een esp32-S3 aan de praat krijgen wat me tot daarnet tijd heeft gekost maar faalde.
Ik begin er stilaan stenen kl..n van te krijgen dat ik verder wil maar niets lukt. 😔
2 x MT Venus E V3.0 v147.117.112 + CT003, UCG-Fiber + Pro max 24PoE + 2xU6+
Oei - dat is wel opmerkelijk - dat een netwerkkabel een stroomstoring veroorzaakt. Toeval waarschijnlijk maar hoe zit het allemaal gemonteerd? Je wil geen elektriciteitsbrand - ook omdat je vermeld dat je warmteprobeleen hebt maak ik me wel iets zorgen om eerlijk te zijn (goed bedoeld om je veiliheid, niet kritisch omdat het kan)Bossi13 schreef op donderdag 5 februari 2026 @ 22:45:
Nee helaas nog niet. Enkele van mijn netwerkkabels lopen door de electriciteitskast door en na dat ik ze getrokken had bats stroompanne in de volgende nacht. 2 zekeringen die de boel doen afvliegen.
1 is opgelost, de andere nog niet.
Maar omdat mijn serverrack warm wordt installeerde ik een ventilator.
Die maakt veel te veel lawaai dus prioriteit gegeven om een zopas aangekochte be quiet case fan 4 pin pwm te installeren. Echter moet ik daarvoor een esp32-S3 aan de praat krijgen wat me tot daarnet tijd heeft gekost maar faalde.
Ik begin er stilaan stenen kl..n van te krijgen dat ik verder wil maar niets lukt. 😔
I´d rather be a hypocrite than the same person forever (Yauch)| 🎸 Niets is zo permanent als een tijdelijke oplossing | Een goed probleem komt nooit alleen | Gibson guitar Fender Guitar God Damn Guitar
Als ik 20m utp cat6e door een kast trek waar ontmantelde xvb zit vermoed ik dat die interne blauw/bruine mantel beschadigd is geraakt door wrijving. Ik moet het nog nakijken. Ben niet zeker.
Serverrack is 6U en zit retevol dus aangenaam warm of iets meer. Niet heel erg nee.
Ik ben zelf installatietechnieker in de beveiliging en al mijn electriciteit werd compleet vernieuwd.
Schrik voor brand heb ik niet.
Serverrack is 6U en zit retevol dus aangenaam warm of iets meer. Niet heel erg nee.
Ik ben zelf installatietechnieker in de beveiliging en al mijn electriciteit werd compleet vernieuwd.
Schrik voor brand heb ik niet.
[ Voor 4% gewijzigd door Bossi13 op 05-02-2026 23:05 ]
2 x MT Venus E V3.0 v147.117.112 + CT003, UCG-Fiber + Pro max 24PoE + 2xU6+
jij trekt utp door stroombuizen/langs stroomkabels? Ik hoop dat ik dit verkeerd lees.Bossi13 schreef op donderdag 5 februari 2026 @ 23:04:
Als ik 20m utp cat6e door een kast trek waar ontmantelde xvb zit vermoed ik dat die interne blauw/bruine mantel beschadigd is geraakt door wrijving. Ik moet het nog nakijken. Ben niet zeker.
Ik nu wel.<>
Schrik voor brand heb ik niet.
I´d rather be a hypocrite than the same person forever (Yauch)| 🎸 Niets is zo permanent als een tijdelijke oplossing | Een goed probleem komt nooit alleen | Gibson guitar Fender Guitar God Damn Guitar
De kabels gaan mee door een 4 rijen kast met boven en onderaan een grote kabelgoot van 20 of 30cm. Ik heb geen andere keuze.
De betreffende zekering is enkel vaatwasser en staat uit. De rest draait alweer 48u en het huis staat vol rookmelders.
En buiten dat ik heel de garage renoveer als laatste (schilderwerken en nieuwe kasten) is daar ook nog moeder de vrouw die andere zaken in orde wil dan ik mijn netwerk en HASS.
Maar terug in topic:
Mijn Proximus abo is 500Mbps up&download en die haal ik vanzelf.
Dus met hetgeen er bij komt kan mijn internetboxomzeiling nog wel enkele dagen wachten.
De betreffende zekering is enkel vaatwasser en staat uit. De rest draait alweer 48u en het huis staat vol rookmelders.
En buiten dat ik heel de garage renoveer als laatste (schilderwerken en nieuwe kasten) is daar ook nog moeder de vrouw die andere zaken in orde wil dan ik mijn netwerk en HASS.
Maar terug in topic:
Mijn Proximus abo is 500Mbps up&download en die haal ik vanzelf.
Dus met hetgeen er bij komt kan mijn internetboxomzeiling nog wel enkele dagen wachten.
2 x MT Venus E V3.0 v147.117.112 + CT003, UCG-Fiber + Pro max 24PoE + 2xU6+
- RobertMe
- Registratie: Maart 2009
- Laatst online: 23:30
- Unifi
- Ubiquiti UniFi
- Ubiquiti
- Amplifi
- Netwerkaccessoires
- Netwerkapparatuur
- Ubiquiti UniFi AC HD
- Ubiquiti EdgeRouter Lite 3-Poort Router
- Ubiquiti EdgeRouter X
- Ubiquiti UniFi AC In-Wall
- Ubiquiti EdgeRouter Infinity
- Ubiquiti UniFi AC In-Wall Pro
- Ubiquiti EdgePoint Router
- Amplifi High Density WiFi Router
- Ubiquiti UniFi nanoHD
- Modems en routers
- Netwerk switches
- Amplifi High Density WiFi System (2 mesh points)
- Ubiquiti Cloud Gateway Max
- Accesspoints
- Ubiquiti UniFi AP-AC LITE
- Ubiquiti UniFi AP AC PRO
Pin me er niet op vast, maar ik meen dat dat van de (Nederlandse) NEN mag zolang de stroomkabel dubbel geïsoleerd is. Dus niet langs de traditioneel bruin / blauw / geel/groene (losse) draden, wel langs de, vaak grijze, kabels waar vervolgens de 3 draden/aders in zitten.franssie schreef op donderdag 5 februari 2026 @ 23:07:
[...]
jij trekt utp door stroombuizen/langs stroomkabels? Ik hoop dat ik dit verkeerd lees.
Maar, wrijving die een "interne mantel" beschadigd klinkt dan inderdaad alsof de UTP langs (enkel geïsoleerde) draden getrokken is. Bij dubbel geïsoleerd heb je immers geen wrijving met de "interne mantel" (tenzij je al door de buitenste mantel heen bent, maar dan heb je wel serieus je best gedaan).
Morgen uitsluitsel of mijn “vermoeden” juist is.Bossi13 schreef op donderdag 5 februari 2026 @ 23:04:
…vermoed ik dat die interne blauw/bruine mantel beschadigd is geraakt door wrijving. Ik moet het nog nakijken. Ben niet zeker.
…
Bij de andere zekering was dit NIET het geval.
Als je door 2 mantels door brand heb je idd je best gedaan 🙈
Als technisch authistisch persoon mag je mijn LinkedIn pagina gerust bezoeken.
Ik wil de 2e technieker nog tegenkomen na 26j dienst die zo netjes werkt.
Ik begrijp dus zelf mijn technische storing even niet.
2 x MT Venus E V3.0 v147.117.112 + CT003, UCG-Fiber + Pro max 24PoE + 2xU6+
@Bossi13 Doe eens een foto? Het gaat wat off-topic maar het klinkt alsof je enorm aan het beunen en prutsen bent met alle gevaren vandien. En dan heb ik dat liever hier benoemd dan niet.
I´d rather be a hypocrite than the same person forever (Yauch)| 🎸 Niets is zo permanent als een tijdelijke oplossing | Een goed probleem komt nooit alleen | Gibson guitar Fender Guitar God Damn Guitar
Hij heeft het over ontmantelde XVB.. klinkt niet (meer) als dubbel geisoleerd.RobertMe schreef op donderdag 5 februari 2026 @ 23:18:
Pin me er niet op vast, maar ik meen dat dat van de (Nederlandse) NEN mag zolang de stroomkabel dubbel geïsoleerd is. Dus niet langs de traditioneel bruin / blauw / geel/groene (losse) draden, wel langs de, vaak grijze, kabels waar vervolgens de 3 draden/aders in zitten.
Ziet er netjes uit!Bossi13 schreef op donderdag 5 februari 2026 @ 23:33:
Foto’s van de gevraagde serverrack als voorbeeld:
Maar hij bedoelt een foto van de stroom- en netwerkkabels die je net getrokken hebt.
[ Voor 22% gewijzigd door Olaf van der Spek op 05-02-2026 23:51 ]
Het valt mij op dat VPN gebruikers wél netjes als client in de lijst staan, maar dat er geen verbruik van zichtbaar is.
In de kolom '24h usage' van het client overzicht staat gewoon een streepje (-) en bij insights komen ze geheel niet voor.
Is er een manier om dit wel inzichtelijk te krijgen?
In de kolom '24h usage' van het client overzicht staat gewoon een streepje (-) en bij insights komen ze geheel niet voor.
Is er een manier om dit wel inzichtelijk te krijgen?
Hmm, ik zie het ook ja.Koekstra schreef op vrijdag 6 februari 2026 @ 15:24:
Het valt mij op dat VPN gebruikers wél netjes als client in de lijst staan, maar dat er geen verbruik van zichtbaar is.
In de kolom '24h usage' van het client overzicht staat gewoon een streepje (-) en bij insights komen ze geheel niet voor.
Is er een manier om dit wel inzichtelijk te krijgen?
hmm. Ik merk dat een van mijn unify APs er niet meer is, dus ik ga naar mijn controller (die helaas niet altijd online is... Windows) en probeer hem weer online te krijgen. Helaas geen effect, en ik zie bij opnieuw aansluiten alleen kort de witte led aangaan en dan weer uit. Dan wachten maar hij komt niet meer online.
Nu zie ik tot mijn schrik dat er een hele golf issues lijkt te zijn met die U6+ Aps na een recente FW update: https://community.ui.com/...eb3-626ee44128b6?reply=45
Iemand hier ook last van gehad? En hoe krijg ik hem weer terug? Hij boot niet, dus krijg ook geen SSH verbinding om hem opnieuw te flashen.
Baal hier wel enorm van, koop je dure merk spullen is het nog gekloot.
Nu zie ik tot mijn schrik dat er een hele golf issues lijkt te zijn met die U6+ Aps na een recente FW update: https://community.ui.com/...eb3-626ee44128b6?reply=45
Iemand hier ook last van gehad? En hoe krijg ik hem weer terug? Hij boot niet, dus krijg ook geen SSH verbinding om hem opnieuw te flashen.
Baal hier wel enorm van, koop je dure merk spullen is het nog gekloot.
[ Voor 4% gewijzigd door superduper op 07-02-2026 16:06 ]
Hi,
Ik heb hier nu ook iets geks.
ik heb een WiFi broadcast maar met verschillende wachtwoorden die je naar de juiste vlan moet sturen.
wat ik nu zie is dat 2 devices in mijn vlan zitten waar alle switches en router in staan en die staat uiteraard niet in de lijst van de WiFi punten.
zal alles eens een powercycle geven, maar klinkt dit bekend?
Ik heb hier nu ook iets geks.
ik heb een WiFi broadcast maar met verschillende wachtwoorden die je naar de juiste vlan moet sturen.
wat ik nu zie is dat 2 devices in mijn vlan zitten waar alle switches en router in staan en die staat uiteraard niet in de lijst van de WiFi punten.
zal alles eens een powercycle geven, maar klinkt dit bekend?
Zie mijn vette notes in de quoteMr-D. schreef op zaterdag 7 februari 2026 @ 19:18:
<>
wat ik nu zie is dat (note 1) 2 devices in mijn vlan zitten waar alle switches en router in staan en (note 2) die staat uiteraard niet in de lijst van de WiFi punten.
<>
Note 1 - dat zijn devices (via wifi verbonden apparaten?) die je in een ander VLAN verwacht had?
Note 2 - wie/wat zijn "die" ?
I´d rather be a hypocrite than the same person forever (Yauch)| 🎸 Niets is zo permanent als een tijdelijke oplossing | Een goed probleem komt nooit alleen | Gibson guitar Fender Guitar God Damn Guitar
Ik heb iig de automatische update functie voor mijn AP' s maar even uitgezet. Toch maar even vooraf checken of er issues zijn voordat ik mijn AP's update.
Het zijn uiteraard WiFi verbonden apparaten maar ik ben er al achter wat er aan de hand was.franssie schreef op zaterdag 7 februari 2026 @ 19:42:
[...]
Zie mijn vette notes in de quote
Note 1 - dat zijn devices (via wifi verbonden apparaten?) die je in een ander VLAN verwacht had?
Note 2 - wie/wat zijn "die" ?
omdat ik dezelfde WiFi naam had aangemaakt voor mijn UTR heeft deze het wachtwoord overschreven naar een vaag wachtwoord die ik zelf niet heb aangemaakt, en die gooit je dan in een ander vlan als je thuis bent.
Ondertussen heeft de UTR al een andere sidd gekregen.
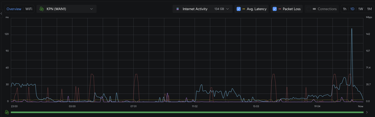
ik heb een UDM-SE router hangen hier die altijd netjes zijn werkt deed. Maar sinds kort beginnen mijn zoons te klagen dat alles traag aanvoelt. Ze spelen op hun PS5's en ook nog eens bedraad, dus ik vond het al vreemd dat ze beide er over klaagden. Want dan kan ik in ieder geval uitsluiten (tot zover) dat het aan de PS5 ligt. Het is dus de verbinding.
Kijk ik in mijn Unifi Network overzicht springen er ineens wat dingen op.

Verdacht veel packet loss ineens. Ervaren jullie dat ook met de laatste firmware? Want sindsdien is het namelijk begonnen.
Kijk ik in mijn Unifi Network overzicht springen er ineens wat dingen op.

Verdacht veel packet loss ineens. Ervaren jullie dat ook met de laatste firmware? Want sindsdien is het namelijk begonnen.
Hier met laatste officiële release 4.4.6 op UDMP niets aan de hand.Yzord schreef op zaterdag 7 februari 2026 @ 22:09:
i...
Verdacht veel packet loss ineens. Ervaren jullie dat ook met de laatste firmware? Want sindsdien is het namelijk begonnen.
welke FW heb je?
Ja, zelfde firmware. Ik kan het ook niet echt tackelen waar het vandaan komt. Maar het viel mij gewoon op na de firmware update dat er dus zoveel packetloss is, maar op het forum krijg ik ook geen respons erop. Maar eerlijk gezegd weet ik ook niet hoe ik hier dieper op in kan gaan. of het nu aan de switches ligt of bekabeling etc.Tweakpeka schreef op zondag 8 februari 2026 @ 10:41:
[...]
Hier met laatste officiële release 4.4.6 op UDMP niets aan de hand.
welke FW heb je?
Gezien beide PS5 er last van hebben zou ik om te beginnen alleen kijken naar de gedeelde factoren. Dus ook de bekabeling etc alleen in het deel wat ze delen. Als ze aan de zelfde switch hangen zou ik eens een lange losse kabel door het huis trekken naar die switch om te kijken of dat het op lost. Niet als definitieve oplossing maar om het zoekgebied te verkleinen.Yzord schreef op zondag 8 februari 2026 @ 11:56:
[...]
Ja, zelfde firmware. Ik kan het ook niet echt tackelen waar het vandaan komt. Maar het viel mij gewoon op na de firmware update dat er dus zoveel packetloss is, maar op het forum krijg ik ook geen respons erop. Maar eerlijk gezegd weet ik ook niet hoe ik hier dieper op in kan gaan. of het nu aan de switches ligt of bekabeling etc.
It's time to play the music, it's time to light the lights
Net terug van een weekendje weg en voor het eerst de UniFi Travel Router (UTR) in een hotel getest.
Had de Apple TV van thuis ook meegenomen en werkte echt perfect. Het hotel had een UTP aansluiting in de muur, dus daar de UTR rechtstreeks op aangesloten voor de snelste en stabielste verbinding, daarna mij eigen site geselecteerd en alle apparaten waren daarna gelijk met ons eigen SSID van thuis verbonden.
Teleport/VPN geactiveerd en daardoor hoefde ik dus ook niet de inloggegevens van Netflix e.d. opnieuw in te vullen omdat hij als het ware gewoon denkt dat je thuis bent, echt ideaal!
Fysiek werd hij alleen behoorlijk warm maar functioneel werkt alles in ieder geval perfect, zeer tevreden dus over de aankoop.
Hier nog een goede video waarbij alles uitgebreid wordt gedemonstreerd.
Had de Apple TV van thuis ook meegenomen en werkte echt perfect. Het hotel had een UTP aansluiting in de muur, dus daar de UTR rechtstreeks op aangesloten voor de snelste en stabielste verbinding, daarna mij eigen site geselecteerd en alle apparaten waren daarna gelijk met ons eigen SSID van thuis verbonden.
Teleport/VPN geactiveerd en daardoor hoefde ik dus ook niet de inloggegevens van Netflix e.d. opnieuw in te vullen omdat hij als het ware gewoon denkt dat je thuis bent, echt ideaal!
Fysiek werd hij alleen behoorlijk warm maar functioneel werkt alles in ieder geval perfect, zeer tevreden dus over de aankoop.
Hier nog een goede video waarbij alles uitgebreid wordt gedemonstreerd.
Je bent installatietechnicus van het programma Jackass? (Voor de oudere kijker)Bossi13 schreef op donderdag 5 februari 2026 @ 23:25:
[...]
Morgen uitsluitsel of mijn “vermoeden” juist is.
Bij de andere zekering was dit NIET het geval.
Als je door 2 mantels door brand heb je idd je best gedaan 🙈
Als technisch authistisch persoon mag je mijn LinkedIn pagina gerust bezoeken.
Ik wil de 2e technieker nog tegenkomen na 26j dienst die zo netjes werkt.
Ik begrijp dus zelf mijn technische storing even niet.
In nl is het echt niet okay om spanning en data in 1 buis te gooien. "Ontmantelde mantelkabel" is gewoon stroomdraad dus, neem ik aan? Als in bruin, blauw en groengeel?
Ik zou persoonlijk de stroomdraden opnieuw trekken, kennelijk heb je ergens een plastic mantel nogal beschadigd... Een huisbrand is niet leuk (understatement).
Alternatief is stroomkabel vervangen en glas erin gooien
[ Voor 9% gewijzigd door Boudewijn op 08-02-2026 13:10 ]
@Yzord En wat je ook kan helpen, je kijkt nu naar WAN packet loss? wat als je het path van de PS naar de UDMP volgt en via het Ports menu naar de statistics kijkt welke port het issue heeft.big bang schreef op zondag 8 februari 2026 @ 12:57:
[...]
Gezien beide PS5 er last van hebben zou ik om te beginnen alleen kijken naar de gedeelde factoren. Dus ook de bekabeling etc alleen in het deel wat ze delen. Als ze aan de zelfde switch hangen zou ik eens een lange losse kabel door het huis trekken naar die switch om te kijken of dat het op lost. Niet als definitieve oplossing maar om het zoekgebied te verkleinen.
Is de CPU consumptie van de UDMP hoog?
een reboot mogelijk. nodig?
Hoe wordt deze packet loss gemeten? Is dit een ping / speedtest die de router zelf uitvoert?Yzord schreef op zaterdag 7 februari 2026 @ 22:09:
Verdacht veel packet loss ineens. Ervaren jullie dat ook met de laatste firmware? Want sindsdien is het namelijk begonnen.
Je zou zelf een ping kunnen laten lopen en zien of er packet loss is.
Wat is de schaal (y-as) van die packet loss? Ik zie alleen ms en mbps..
[ Voor 8% gewijzigd door Olaf van der Spek op 08-02-2026 13:31 ]
Dat heb je helemaal goed ingeschat Boudewijn.Boudewijn schreef op zondag 8 februari 2026 @ 13:07:
[...]
Je bent installatietechnicus van het programma Jackass? (Voor de oudere kijker)
De film “New Kids” is ook gebaseerd op ons leven. Ze zijn ons hier komen interviewen en dan de film gemaakt. 😉
2 x MT Venus E V3.0 v147.117.112 + CT003, UCG-Fiber + Pro max 24PoE + 2xU6+
Heel leuk en grappig maar bij brand - als iedereen het overleefd al, ben je alles kwijt - want als je verzekering hier achter komt keren ze gewoon niet uit en kan in je in een tent gaan wonen ergens.Bossi13 schreef op zondag 8 februari 2026 @ 21:55:
[...]
Dat heb je helemaal goed ingeschat Boudewijn.
De film “New Kids” is ook gebaseerd op ons leven. Ze zijn ons hier komen interviewen en dan de film gemaakt. 😉
I´d rather be a hypocrite than the same person forever (Yauch)| 🎸 Niets is zo permanent als een tijdelijke oplossing | Een goed probleem komt nooit alleen | Gibson guitar Fender Guitar God Damn Guitar
Heb nou gewoon enkele dagen geduld a.u.b. 🙏🏼
Ik heb gezegd dat ik het moet uitzoeken. De automaat staat uit. En heb nog niet de tijd gehad.
Kan je hier mee leven of blijven jullie van achter de pc schieten?
Mijn foto van het serverrack zegt voldoende mijn gedacht.
En dit is een foto van mijn laatste installatie voor een klant, nog niet eens voor mezelf.
Valt het jullie op dat de voedingskabel “gescheiden” ligt van de brandluskabels?
Daar had ik thuis de mogelijkheid niet toe maar pas dit aan in de kast want in België is dit toegelaten. Check het AREI ☝️
Gemaakt op een maandagmorgen met een kater van hier tot in Tokyo:
Ik heb gezegd dat ik het moet uitzoeken. De automaat staat uit. En heb nog niet de tijd gehad.
Kan je hier mee leven of blijven jullie van achter de pc schieten?
Mijn foto van het serverrack zegt voldoende mijn gedacht.
En dit is een foto van mijn laatste installatie voor een klant, nog niet eens voor mezelf.
Valt het jullie op dat de voedingskabel “gescheiden” ligt van de brandluskabels?
Daar had ik thuis de mogelijkheid niet toe maar pas dit aan in de kast want in België is dit toegelaten. Check het AREI ☝️
Gemaakt op een maandagmorgen met een kater van hier tot in Tokyo:
[ Voor 11% gewijzigd door Bossi13 op 08-02-2026 22:26 ]
2 x MT Venus E V3.0 v147.117.112 + CT003, UCG-Fiber + Pro max 24PoE + 2xU6+
ja trigger ons dan niet met dit soort posts ...
Neem zelf even rust (beter) en meld je zodra je iets inhoudelijk te melden hebt
Het is niet om je af te branden, maar uit bezorgdheid voor je woonsituatie dat je de kritiek krijgt. JE zal het niet positief opvatten, maar het is wel opbouwend/waarschuwend bedoeld.
edit: en ja fijn om te lezen hier dat de automaat uitstaat.
[ Voor 6% gewijzigd door franssie op 08-02-2026 22:27 ]
I´d rather be a hypocrite than the same person forever (Yauch)| 🎸 Niets is zo permanent als een tijdelijke oplossing | Een goed probleem komt nooit alleen | Gibson guitar Fender Guitar God Damn Guitar
Ik gaf gewoon een eerlijk antwoord op duvekot omdat ik aan zijn posts merk dat ie wil helpen en nieuwsgierig was of het werkte.
En triggeren….jackass 🤷🏼♂️
En nu graag weer on-topic 🙏🏼
En triggeren….jackass 🤷🏼♂️
En nu graag weer on-topic 🙏🏼
[ Voor 25% gewijzigd door Bossi13 op 08-02-2026 22:31 ]
2 x MT Venus E V3.0 v147.117.112 + CT003, UCG-Fiber + Pro max 24PoE + 2xU6+
He man, het is jouw gezondheid en jouw huis. Het maakt mij oprecht geen biet uit of je huis affikt of niet.Bossi13 schreef op zondag 8 februari 2026 @ 22:14:
Heb nou gewoon enkele dagen geduld a.u.b. 🙏🏼
Ik heb gezegd dat ik het moet uitzoeken. De automaat staat uit. En heb nog niet de tijd gehad.
Kan je hier mee leven of blijven jullie van achter de pc schieten?
Zie het als gezonde bezorgdheid, en al je zonder al teveel info dit soort dingen post denk ik dat je als professional zelf ook wel weet dat mensen schrikken.
Laatste off topic reactie: 🤞
Al brand weten ontstaan met een uitgeschakelde zekering?
Al brand weten ontstaan met een uitgeschakelde zekering?
2 x MT Venus E V3.0 v147.117.112 + CT003, UCG-Fiber + Pro max 24PoE + 2xU6+
Ik heb er hier 3 hangen op FW: 6.7.31 en ervaar geen problemen van uitval of niet bereikbaar.superduper schreef op zaterdag 7 februari 2026 @ 16:06:
hmm. Ik merk dat een van mijn unify APs er niet meer is, dus ik ga naar mijn controller (die helaas niet altijd online is... Windows) en probeer hem weer online te krijgen. Helaas geen effect, en ik zie bij opnieuw aansluiten alleen kort de witte led aangaan en dan weer uit. Dan wachten maar hij komt niet meer online.
Nu zie ik tot mijn schrik dat er een hele golf issues lijkt te zijn met die U6+ Aps na een recente FW update: https://community.ui.com/...eb3-626ee44128b6?reply=45
Iemand hier ook last van gehad? En hoe krijg ik hem weer terug? Hij boot niet, dus krijg ook geen SSH verbinding om hem opnieuw te flashen.
Baal hier wel enorm van, koop je dure merk spullen is het nog gekloot.
@superduper Hier ook een U6+
Geen issues - maar kan zo 123 niet zien waar ik de firmware versie kan terugvinden.
edit: 6.7.31.15618 kan dat?
Geen issues - maar kan zo 123 niet zien waar ik de firmware versie kan terugvinden.
edit: 6.7.31.15618 kan dat?
[ Voor 11% gewijzigd door franssie op 08-02-2026 23:55 ]
I´d rather be a hypocrite than the same person forever (Yauch)| 🎸 Niets is zo permanent als een tijdelijke oplossing | Een goed probleem komt nooit alleen | Gibson guitar Fender Guitar God Damn Guitar
Ik weet het niet zeker, maar ik denk dat ze de FW in kwestie hebben teruggetrokken na deze meldingen. Ik heb gisteren nog van alles geprobeerd, maar mijn AC-lites zijn prima, maar de U6+ is bricked en met geen mogelijkheid meer tot leven te wekken. Hij is 2 jaar en een paar maanden, dus uit garantie. Echt superslecht van ubiquity.franssie schreef op zondag 8 februari 2026 @ 23:30:
@superduper Hier ook een U6+
Geen issues - maar kan zo 123 niet zien waar ik de firmware versie kan terugvinden.
edit: 6.7.31.15618 kan dat?
- RobertMe
- Registratie: Maart 2009
- Laatst online: 23:30
- Unifi
- Ubiquiti UniFi
- Ubiquiti
- Amplifi
- Netwerkaccessoires
- Netwerkapparatuur
- Ubiquiti UniFi AC HD
- Ubiquiti EdgeRouter Lite 3-Poort Router
- Ubiquiti EdgeRouter X
- Ubiquiti UniFi AC In-Wall
- Ubiquiti EdgeRouter Infinity
- Ubiquiti UniFi AC In-Wall Pro
- Ubiquiti EdgePoint Router
- Amplifi High Density WiFi Router
- Ubiquiti UniFi nanoHD
- Modems en routers
- Netwerk switches
- Amplifi High Density WiFi System (2 mesh points)
- Ubiquiti Cloud Gateway Max
- Accesspoints
- Ubiquiti UniFi AP-AC LITE
- Ubiquiti UniFi AP AC PRO
Waar heb je hem gekocht? Garantie moet gewoon langer zijn dan "2 jaarX " want de verwachte levensduur is langer (en dat is wat de Nederlandse wet over garantie zegt). En als je kunt aantonen dat die buiten jouw schuld om stuk is (in dit geval dus door een firmware update) moet je gewoon garantie hebben / krijgen. Maar dan wel via de verkoper, en hoe die het oplost is zijn probleem.superduper schreef op maandag 9 februari 2026 @ 09:12:
[...]
Ik weet het niet zeker, maar ik denk dat ze de FW in kwestie hebben teruggetrokken na deze meldingen. Ik heb gisteren nog van alles geprobeerd, maar mijn AC-lites zijn prima, maar de U6+ is bricked en met geen mogelijkheid meer tot leven te wekken. Hij is 2 jaar en een paar maanden, dus uit garantie. Echt superslecht van ubiquity.
Maarjaz gelijk hebben en gelijk krijgen...
Ik ben nog aan het uitzoeken waar ik hem precies gekocht heb en wanneer, maar de eerste respons van andere gevallen die ter RMA werden aangeboden werden geweigerd. En dan wordt het idd een strijd om je gelijk te krijgen... Voor de 100 voor zo'n unit is het mij niet waard, netzoals overstappen op een nieuw ecosysteem, maar het is wel een tegenvaller van zo'n bedrijf.RobertMe schreef op maandag 9 februari 2026 @ 09:33:
[...]
Waar heb je hem gekocht? Garantie moet gewoon langer zijn dan "2 jaarX " want de verwachte levensduur is langer (en dat is wat de Nederlandse wet over garantie zegt). En als je kunt aantonen dat die buiten jouw schuld om stuk is (in dit geval dus door een firmware update) moet je gewoon garantie hebben / krijgen. Maar dan wel via de verkoper, en hoe die het oplost is zijn probleem.
Maarjaz gelijk hebben en gelijk krijgen...
Ik zit bij Odido met glas... over de afgelopen maand 0% packet loss.Yzord schreef op zaterdag 7 februari 2026 @ 22:09:
ik heb een UDM-SE router hangen hier die altijd netjes zijn werkt deed. Maar sinds kort beginnen mijn zoons te klagen dat alles traag aanvoelt. Ze spelen op hun PS5's en ook nog eens bedraad, dus ik vond het al vreemd dat ze beide er over klaagden. Want dan kan ik in ieder geval uitsluiten (tot zover) dat het aan de PS5 ligt. Het is dus de verbinding.
Kijk ik in mijn Unifi Network overzicht springen er ineens wat dingen op.
[Afbeelding]
Verdacht veel packet loss ineens. Ervaren jullie dat ook met de laatste firmware? Want sindsdien is het namelijk begonnen.
Teruggetrokken en vervolgens gelijk doorgepakt naar de volgende?superduper schreef op maandag 9 februari 2026 @ 09:12:
Ik weet het niet zeker, maar ik denk dat ze de FW in kwestie hebben teruggetrokken na deze meldingen. Ik heb gisteren nog van alles geprobeerd, maar mijn AC-lites zijn prima, maar de U6+ is bricked en met geen mogelijkheid meer tot leven te wekken. Hij is 2 jaar en een paar maanden
Ik ben gister, kort voor dit te lezen, naar 6.7.35 gegaan. Tot nu toe prima, waaronder op een U6 Pro (maar ook dat is neem ik aan weer net 'n ander dan een U6+).
@duvekotduvekot schreef op zondag 1 februari 2026 @ 17:27:
Dat kastje zet alleen de glasvezel om naar ethernet .. de daadwerkelijke DHCP Server staat ergens bij Proximus zelf in een datacenter.. maar als je de UCG Fiber er op aansluit en de WAN poort configuratie aanpast naar VLAN 20 met DHCP zou je een externe IP op je WAN aansluiting van de UCG-Fiber moeten krijgen. (Want die internetbox doet precies hetzelfde)
Zorg dat je echt helemaal niets anders op de UCG Fiber hebt aangesloten dan je laptop op een LAN poort en de kabel vanuit die GE1 poort naar de WAN RJ45 aansluiting. En dan met je laptop inloggen op je UCG-Fiber en die WAN poort configuratie aanpassen.
Dan kan je dus met je laptop zien dat er een externe publieke IP op je WAN komt ...en als dat zo is .. kan je de switch op je UCG-Fiber aansluiten en zou alles weer moeten werken.
Werkt het niet .. dan kan je de kabel vanuit de GE1 weer in je internetbox stoppen.
En wees idd geduldig .. nadat je die VLAN naar 20 hebt gezet op de WAN kan je eventueel de kabel weer ff los halen uit de WAN aansluiting en er weer instoppen om een reconnect te forceren.
Mijn oprechte excuses om jou hier even te verwaarlozen. (Andere dingen en familiale verplichtingen)
Ik heb hier zopas de overstap gemaakt. Moest wel de ONT-GPON van links naar rechts naast de internetbox verplaatsen omdat mijn uplink kabel wel wat overschot had om naar de internetbox te gaan, maar niet tot aan de ONT. (Nu weet ik wat ermee bedoeld werd want het staat op de achterkant van dat bakje).
Bij het inpluggen van de power en utp had ik binnen de 2min weer een pushmelding op de gsm, network restore. Sneller dan dat ik de tijd had om naar de pc te wandelen en te controleren via unifi controller.
Ik had er meer bang van maar is 2 keer niks, je moet het eens gedaan hebben.
Hartelijk dank voor jouw duidelijke posts en hulp
Je las het hierboven he @franssie , minder dan 2 minutenfranssie schreef op zondag 1 februari 2026 @ 15:50:
Kan soms even vijf minuten duren, tenminste bij mijn kpn glas was ik ook te ongeduldig.
(ps: een fijn draadje glaswol was bovenop de zekering gedwarreld en raakte net het koper, niks beschadigingen aan isolatie/mantel.
mijn vermoeden was dus dik verkeerd. De zekering staat ook net hoger dan mijn ogen dus kon ik niet direct vaststellen.)
2 x MT Venus E V3.0 v147.117.112 + CT003, UCG-Fiber + Pro max 24PoE + 2xU6+
Dus .. internetbox loos glasvezel internet zonder aparte dubbele NAT etc heb je nu dus werkend?Bossi13 schreef op maandag 9 februari 2026 @ 15:30:
[...]
@duvekot
Mijn oprechte excuses om jou hier even te verwaarlozen. (Andere dingen en familiale verplichtingen)
Ik heb hier zopas de overstap gemaakt. Moest wel de ONT-GPON van links naar rechts naast de internetbox verplaatsen omdat mijn uplink kabel wel wat overschot had om naar de internetbox te gaan, maar niet tot aan de ONT. (Nu weet ik wat ermee bedoeld werd want het staat op de achterkant van dat bakje).
Bij het inpluggen van de power en utp had ik binnen de 2min weer een pushmelding op de gsm, network restore. Sneller dan dat ik de tijd had om naar de pc te wandelen en te controleren via unifi controller.
Ik had er meer bang van maar is 2 keer niks, je moet het eens gedaan hebben.
Hartelijk dank voor jouw duidelijke posts en hulp
WAN ip op je UCG-Fiber en je Switch doet ook wat het moet doen? Je controler ook over gezet?
En de snelheid is ook wat je hoopt/verwacht?
Daar zou ik eens goede screenshots van nemen en een ticket aanmaken bij Ubiquiti.Mr-D. schreef op zaterdag 7 februari 2026 @ 19:18:
Hi,
Ik heb hier nu ook iets geks.
ik heb een WiFi broadcast maar met verschillende wachtwoorden die je naar de juiste vlan moet sturen.
wat ik nu zie is dat 2 devices in mijn vlan zitten waar alle switches en router in staan en die staat uiteraard niet in de lijst van de WiFi punten.
zal alles eens een powercycle geven, maar klinkt dit bekend?
Ga ik doen, zie nu dat ik er nog een heb die dit doet.ASS-Ware schreef op maandag 9 februari 2026 @ 18:24:
[...]
Daar zou ik eens goede screenshots van nemen en een ticket aanmaken bij Ubiquiti.
Vraagje, ik ben sinds een paar weken overgestapt van Odido glas naar KPN, dit in combinatie met USG Max. Heb alles aan het werk, ook IPTV werkt, door middel van het bekende scriptje. Echter toch voelde het soms niet helemaal soepel aan, geluid dat soms wat laat kwam, zappen de ene keer binnen 2 sec, andere keer 5 sec.
Dus even netwerk nagelopen, en stom van mij, maar waar ik aannam dat alle Unifi switches wel IGMP Snooping zouden ondersteunen is dat dus niet het geval bij de Flex mini switches, net hetgeen ik in de TV kast heb liggen
.
Ik kan deze uiteraard vervangen voor een Lite PoE die het wel ondersteund, maar ik vroeg me af of er geen alternatief is. Kan ik op de een of andere manier er niet voor zorgen dat alle poorten van de Flex VLAN4 niet doorsturen, behalve de poort van de KPN box?
Ik ben niet zo'n held met VLANs dus als iemand me daar op gang kan helpen graag!
Dus even netwerk nagelopen, en stom van mij, maar waar ik aannam dat alle Unifi switches wel IGMP Snooping zouden ondersteunen is dat dus niet het geval bij de Flex mini switches, net hetgeen ik in de TV kast heb liggen
Ik kan deze uiteraard vervangen voor een Lite PoE die het wel ondersteund, maar ik vroeg me af of er geen alternatief is. Kan ik op de een of andere manier er niet voor zorgen dat alle poorten van de Flex VLAN4 niet doorsturen, behalve de poort van de KPN box?
Ik ben niet zo'n held met VLANs dus als iemand me daar op gang kan helpen graag!
Wat grappig.Martijn schreef op maandag 9 februari 2026 @ 20:22:
Vraagje, ik ben sinds een paar weken overgestapt van Odido glas naar KPN, dit in combinatie met USG Max. Heb alles aan het werk, ook IPTV werkt, door middel van het bekende scriptje. Echter toch voelde het soms niet helemaal soepel aan, geluid dat soms wat laat kwam, zappen de ene keer binnen 2 sec, andere keer 5 sec.
Dus even netwerk nagelopen, en stom van mij, maar waar ik aannam dat alle Unifi switches wel IGMP Snooping zouden ondersteunen is dat dus niet het geval bij de Flex mini switches, net hetgeen ik in de TV kast heb liggen.
Ik kan deze uiteraard vervangen voor een Lite PoE die het wel ondersteund, maar ik vroeg me af of er geen alternatief is. Kan ik op de een of andere manier er niet voor zorgen dat alle poorten van de Flex VLAN4 niet doorsturen, behalve de poort van de KPN box?
Ik ben niet zo'n held met VLANs dus als iemand me daar op gang kan helpen graag!
Ik heb juist een tijdje geleden (Odido glas - IPTV hier) een USW Flex Mini achter de TV gegooid en een unifi-switch-8-poe-60w weggehaald daar.
Tot nu toe geen IPTV issues.
Om even dooie koeien uit de sloot te halen...rogergorissen schreef op zaterdag 3 januari 2026 @ 03:58:
Aan de slag:
- Eerst de UCG Fiber aangesloten op het Ziggo-modem met de kabel die bij het mod3em was geleverd en die ik ook gebruik voor de verbinding met de TP-Link.. Na updaten etc. goed te benaderen via de IOS app. Kreeg uiteindelijk IP-adres via het Ziggo-modem. Liggen klooien met volgorde van aanzetten: volledig herstarten van modem en dan aanzetten van UCG werkte uiteindelijk.
Deel van de comments wel gelezen maar niet volledig.
Toch blijft lijkt iedereen dit punt gemist te hebben, kan aan mijn interpretatie liggen maar je kreeg vanuit de USG een IP van de ziggo router/modem die in bridge zou staan?
Indien ik dat goed begrijp gaat het daar al verkeerd, je zou een extern ip moeten krijgen enkel op de wan port van de USG, als dat niet het geval is zit het spul en verkeerd aangesloten en staat de modem niet in bridge modus.
Waardoor je dus nooit een goede connectie en adoptatie gaat krijgen binnen Unifi.
Odido maakt volgens mij geen gebruik van verschillende VLANs en multicast IPTV, dan heb je ook geen IGMP snooping nodig.toxict schreef op maandag 9 februari 2026 @ 20:33:
[...]
Wat grappig.
Ik heb juist een tijdje geleden (Odido glas - IPTV hier) een USW Flex Mini achter de TV gegooid en een unifi-switch-8-poe-60w weggehaald daar.
Tot nu toe geen IPTV issues.
Ik kom binnen met glas op dat witte vierkante doosje, dan naar de ONT met glas en van zijn GE1 met cat6 naar de wan poort 5 van de UCG. Daar draaide de controller al op. Ik blijf zoals ervoor met de internetbox in bridge mode, tussen de 480-520 Mbps (wat perfect mijn abo is) halen op fast.com. Met die uitzondering zoals je zelf schreef "scheelt weer een bakje"duvekot schreef op maandag 9 februari 2026 @ 16:53:
Dus .. internetbox loos glasvezel internet zonder aparte dubbele NAT etc heb je nu dus werkend?
WAN ip op je UCG-Fiber en je Switch doet ook wat het moet doen? Je controler ook over gezet?
En de snelheid is ook wat je hoopt/verwacht?
Ben perfect mee nu op dat vlak dus merci om me over de streep te trekken
2 x MT Venus E V3.0 v147.117.112 + CT003, UCG-Fiber + Pro max 24PoE + 2xU6+
Na een app update op Android en het draaien van network 10.1 had ik ineens een "wifi doctor" knopje in de app.
Ik zie iets nieuws dus ik klikken: alles groen behalve "Optimize Wired AP Connectivity". Nou heb ik op optimize geklikt zonder eerst te kijken hoe alles stond, en nu kan ik niet vinden wat er dan veranderd is. De AP's schoten wel naar "getting ready".
Iemand een idee wat ze daar mee zouden kunnen bedoelen?
Ik zie iets nieuws dus ik klikken: alles groen behalve "Optimize Wired AP Connectivity". Nou heb ik op optimize geklikt zonder eerst te kijken hoe alles stond, en nu kan ik niet vinden wat er dan veranderd is. De AP's schoten wel naar "getting ready".
Iemand een idee wat ze daar mee zouden kunnen bedoelen?
[ Voor 27% gewijzigd door Loen op 10-02-2026 22:35 ]
.
[ Voor 99% gewijzigd door Boss429 op 11-02-2026 00:43 . Reden: verkeerde subforum. ]
Misschien zegt hij er iets over. Ik heb hem zelf nog niet bekeken.Loen schreef op dinsdag 10 februari 2026 @ 22:27:
Na een app update op Android en het draaien van network 10.1 had ik ineens een "wifi doctor" knopje in de app.
Ik zie iets nieuws dus ik klikken: alles groen behalve "Optimize Wired AP Connectivity". Nou heb ik op optimize geklikt zonder eerst te kijken hoe alles stond, en nu kan ik niet vinden wat er dan veranderd is. De AP's schoten wel naar "getting ready".
Iemand een idee wat ze daar mee zouden kunnen bedoelen?
[Afbeelding]
YouTube: UniFi 10 Just Got a WiFi Doctor, Device Tagging, and Better High Availability
PV 8x355 W45 & 8x355 O45 / 2x MT 5.12 kWh v153.216 / CT003 V117 / L&G E350 1P DSMR4.2
Let op:
Dit topic is alleen bedoeld voor het bespreken van ervaringen van Ubiquiti Netwerkapparatuur! Protect and Access horen daar niet bij.
Andere onderwerpen horen thuis in:
- Aankoopadvies: [Ubiquiti-apparatuur] Aankoopadvies & Discussie
- IPTV: [Ubiquiti & IPTV] Ervaringen & Discussie
- Deurbel: [Ubiquiti UniFi Doorbell] Ervaringen & Discussie
- Unifi Access: [Ubiquiti UniFi Acces] Ervaringen & Discussie
- Unifi Protect: [UniFi Protect] Ervaringen en Discussies
Gebruik als laatste eerst de search voordat je een vraag stelt. Veel vragen komen telkens terug en de antwoorden zijn dus terug te vinden.
Dit topic is alleen bedoeld voor het bespreken van ervaringen van Ubiquiti Netwerkapparatuur! Protect and Access horen daar niet bij.
Andere onderwerpen horen thuis in:
- Aankoopadvies: [Ubiquiti-apparatuur] Aankoopadvies & Discussie
- IPTV: [Ubiquiti & IPTV] Ervaringen & Discussie
- Deurbel: [Ubiquiti UniFi Doorbell] Ervaringen & Discussie
- Unifi Access: [Ubiquiti UniFi Acces] Ervaringen & Discussie
- Unifi Protect: [UniFi Protect] Ervaringen en Discussies
Gebruik als laatste eerst de search voordat je een vraag stelt. Veel vragen komen telkens terug en de antwoorden zijn dus terug te vinden.
:strip_exif()/f/image/Ar4bu8qkYxhV15CF8LZ7xqdK.jpg?f=fotoalbum_large)
:strip_exif()/f/image/ORWW6y22SwTSWjE5gQrwl73L.jpg?f=fotoalbum_large)