Ik denk inderdaad dat het stil blijft omdat niet veel mensen het onder Windows draaien. Java blijft een draak van een product als het niet functioneert…Copitano schreef op zondag 20 augustus 2023 @ 23:03:
Niemand een idee wat hier aan de hand kan zijn?
Uit interesse, wat voor cloud oplossingen zijn er als je geen Cloudkey wil of als deze aan vervanging toe is?tcviper schreef op maandag 21 augustus 2023 @ 06:12:
[...]
Het is niet waar je om vraagt, maar is het niet verstandiger om een Cloudkey, Cloud oplossing (Controller hosting), Raspberry PI of NAS te gebruiken om je UniFi Controller op te draaien? Windows heeft vaker problemen gehad met dat hele java gebeuren.
Google is your friend 😉 Ik host zelf ook controllers (via techconnect.nl), maar wil geen reclame maken 😛ASS-Ware schreef op maandag 21 augustus 2023 @ 07:08:
[...]
Uit interesse, wat voor cloud oplossingen zijn er als je geen Cloudkey wil of als deze aan vervanging toe is?
[ Voor 3% gewijzigd door tcviper op 21-08-2023 09:03 ]
PSN: tcviper | Steam: Viper | TechConnect - MikeRedfields
Ik host mijn controller ook zelf en mijn tip is om te kijken naar hosters zoals :tcviper schreef op maandag 21 augustus 2023 @ 07:30:
[...]
Google is your friend 😉 Ik host zelf ook controllers, maar wil geen reclame maken 😛
Vultr.com
Linode.com
digitalocean.com
Bij alle hosters krijg je gratis credits om 60 dagen mee te testen.
Kost een paar euro per maand maar werkt perfect: Wel zorgen dat je in de Unifi controller een "host override" doet met het IP/DNS naam van je cloud controller *en* dat je regelmatig backups maakt van je configuratie
[ Voor 5% gewijzigd door rally op 21-08-2023 08:35 ]
http://www.deyterra.com
- RobertMe
- Registratie: Maart 2009
- Laatst online: 20:45
- Unifi
- Ubiquiti UniFi
- Ubiquiti
- Amplifi
- Netwerkaccessoires
- Netwerkapparatuur
- Ubiquiti UniFi AC HD
- Ubiquiti EdgeRouter X
- Ubiquiti EdgeRouter Lite 3-Poort Router
- Ubiquiti UniFi AC In-Wall
- Ubiquiti EdgeRouter Infinity
- Ubiquiti UniFi AC In-Wall Pro
- Ubiquiti EdgePoint Router
- Amplifi High Density WiFi Router
- Ubiquiti UniFi nanoHD
- Modems en routers
- Netwerk switches
- Amplifi High Density WiFi System (2 mesh points)
- Ubiquiti Cloud Gateway Max
- Accesspoints
- Ubiquiti UniFi AP-AC LITE
- Ubiquiti UniFi AP AC PRO
Dat is natuurlijk wat anders dan de boel onder brengen bij bv HostiFi waar je zelf helemaal niks hoeft te doen behalve het gebruiken van de controller. Waarbij HostiFi dan de bekendste naam (& grootste?) is. Maar heb er zelf geen ervaring mee en er zijn vast ook andere opties.rally schreef op maandag 21 augustus 2023 @ 08:34:
[...]
Ik host mijn controller ook zelf en mijn tip is om te kijken naar hosters zoals :
Vultr.com
Linode.com
digitalocean.com
Bij alle hosters krijg je gratis credits om 60 dagen mee te testen.
Kost een paar euro per maand maar werkt perfect: Wel zorgen dat je in de Unifi controller een "host override" doet met het IP/DNS naam van je cloud controller *en* dat je regelmatig backups maakt van je configuratie
De suggestie wat jij doet is natuurlijk ook een optie. Maar dan zit je wel met een kale VPS waarop je zelf de Controller moet installeren en het volledige systeem up to date moet houden. En dat lijkt mij nu niet echt een optie voor iemand die nu de UniFi Controller onder Windows draait (en dat niet aan de praat krijgt). Zo iemand "even" een Linux VPS laten beheren lijkt mij nog 10 bruggen verder dan een applicatietje onder Windows draaien.
Ik zou graag willen dat er een VMware oplossing zou zijn, simpele vm downloaden en importeren.RobertMe schreef op maandag 21 augustus 2023 @ 08:59:
[...]
Dat is natuurlijk wat anders dan de boel onder brengen bij bv HostiFi waar je zelf helemaal niks hoeft te doen behalve het gebruiken van de controller. Waarbij HostiFi dan de bekendste naam (& grootste?) is. Maar heb er zelf geen ervaring mee en er zijn vast ook andere opties.
De suggestie wat jij doet is natuurlijk ook een optie. Maar dan zit je wel met een kale VPS waarop je zelf de Controller moet installeren en het volledige systeem up to date moet houden. En dat lijkt mij nu niet echt een optie voor iemand die nu de UniFi Controller onder Windows draait (en dat niet aan de praat krijgt). Zo iemand "even" een Linux VPS laten beheren lijkt mij nog 10 bruggen verder dan een applicatietje onder Windows draaien.
@RobertMe Heeft wel gelijk, maar Hostify start pas bij $ 99 per maand, vs. een paar dollar per maand voor self-hosted. Dat is wel een aardig verschil.ASS-Ware schreef op maandag 21 augustus 2023 @ 09:09:
[...]
Ik zou graag willen dat er een VMware oplossing zou zijn, simpele vm downloaden en importeren.
Maar ja... als je geen verstand van Linux hebt en hoe je een hosting omgeving moet opzetten, dan zijn er i.i.d. weinig opties.
Maar dan kun je ook kijken naar:
https://www.unifisupply.n...ted-unifi-controller.html
Of voor meer informatie :
https://lazyadmin.nl/home-network/hosted-unifi-controller/
http://www.deyterra.com
- RobertMe
- Registratie: Maart 2009
- Laatst online: 20:45
- Unifi
- Ubiquiti UniFi
- Ubiquiti
- Amplifi
- Netwerkaccessoires
- Netwerkapparatuur
- Ubiquiti UniFi AC HD
- Ubiquiti EdgeRouter X
- Ubiquiti EdgeRouter Lite 3-Poort Router
- Ubiquiti UniFi AC In-Wall
- Ubiquiti EdgeRouter Infinity
- Ubiquiti UniFi AC In-Wall Pro
- Ubiquiti EdgePoint Router
- Amplifi High Density WiFi Router
- Ubiquiti UniFi nanoHD
- Modems en routers
- Netwerk switches
- Amplifi High Density WiFi System (2 mesh points)
- Ubiquiti Cloud Gateway Max
- Accesspoints
- Ubiquiti UniFi AP-AC LITE
- Ubiquiti UniFi AP AC PRO
En dan? Dan moet je nog steeds zelf het OS in die VM up to date houden. En als "je" die VM niet zelf kunt opzetten, hoe kun "je" dan wel die VM up to date houden?ASS-Ware schreef op maandag 21 augustus 2023 @ 09:09:
[...]
Ik zou graag willen dat er een VMware oplossing zou zijn, simpele vm downloaden en importeren.
En waarom VMWare en niet ProxMox of VirtualBox? VMWare is toch wel een redelijk profi oplossing waarbij ik verwacht dat iemand die daar iets mee kan dat die ook wel even een installertje kan doorlopen.
Ik zag deze laatste ook in de Unifi Shop staanRobertMe schreef op maandag 21 augustus 2023 @ 08:59:
[...]
Dat is natuurlijk wat anders dan de boel onder brengen bij bv HostiFi waar je zelf helemaal niks hoeft te doen behalve het gebruiken van de controller. Waarbij HostiFi dan de bekendste naam (& grootste?) is. Maar heb er zelf geen ervaring mee en er zijn vast ook andere opties.
De suggestie wat jij doet is natuurlijk ook een optie. Maar dan zit je wel met een kale VPS waarop je zelf de Controller moet installeren en het volledige systeem up to date moet houden. En dat lijkt mij nu niet echt een optie voor iemand die nu de UniFi Controller onder Windows draait (en dat niet aan de praat krijgt). Zo iemand "even" een Linux VPS laten beheren lijkt mij nog 10 bruggen verder dan een applicatietje onder Windows draaien.
https://eu.store.ui.com/e...ys/products/cloud-console
voor prive gebruik naar mijn mening niet geschikt qua kosten.
There are no secrets, only information you do not yet have
True, maar iemand met VMware kennis heeft niet per definitie kennis van Linux.RobertMe schreef op maandag 21 augustus 2023 @ 09:18:
[...]
En dan? Dan moet je nog steeds zelf het OS in die VM up to date houden. En als "je" die VM niet zelf kunt opzetten, hoe kun "je" dan wel die VM up to date houden?
En waarom VMWare en niet ProxMox of VirtualBox? VMWare is toch wel een redelijk profi oplossing waarbij ik verwacht dat iemand die daar iets mee kan dat die ook wel even een installertje kan doorlopen.
- RobertMe
- Registratie: Maart 2009
- Laatst online: 20:45
- Unifi
- Ubiquiti UniFi
- Ubiquiti
- Amplifi
- Netwerkaccessoires
- Netwerkapparatuur
- Ubiquiti UniFi AC HD
- Ubiquiti EdgeRouter X
- Ubiquiti EdgeRouter Lite 3-Poort Router
- Ubiquiti UniFi AC In-Wall
- Ubiquiti EdgeRouter Infinity
- Ubiquiti UniFi AC In-Wall Pro
- Ubiquiti EdgePoint Router
- Amplifi High Density WiFi Router
- Ubiquiti UniFi nanoHD
- Modems en routers
- Netwerk switches
- Amplifi High Density WiFi System (2 mesh points)
- Ubiquiti Cloud Gateway Max
- Accesspoints
- Ubiquiti UniFi AP-AC LITE
- Ubiquiti UniFi AP AC PRO
Iemand met netwerk kennis (en de UniFi omgeving moet beheren) wellicht ook niet met VMWareASS-Ware schreef op maandag 21 augustus 2023 @ 11:43:
[...]
True, maar iemand met VMware kennis heeft niet per definitie kennis van Linux.
Naar mijn weten was het al heel lang enkel java 11 jme die gebruikt moest worden, en dat ging prima bij mij, daarna overgestapt op ck+, en daarna UDRCopitano schreef op zondag 20 augustus 2023 @ 23:03:
Niemand een idee wat hier aan de hand kan zijn?
linkCopitano schreef op zondag 20 augustus 2023 @ 23:03:
Niemand een idee wat hier aan de hand kan zijn?
Je moet naar een andere java versie als je unifi app geupdate hebt.Instructions
Download the latest version of the UniFi Network application (UniFi-installer.exe) from the Download page.
The latest versions of the UniFi Network Application (7.4) requires Java 11.
Previous versions (7.2) use Java 8.
Install only the x64 Java release and only one version of Java.
You will be prompted to install Java 11. Select the following options and download the x64 .msi file for Windows:
Package Type: JRE
Version: 11
Wellicht is het al een keer gesteld de vraag, maar het was veel zoeken en lezen. Denk stel hem even opnieuw.
Ik heb twee inkomende internet verbindingen (Ziggo & T-Mobile Glasvezel). Ik heb 3 verschillende VLANS.
Is het mogelijk om VLAN (2 of 3) het internet door te laten sturen van Ziggo?
En dat mijn default VLAN (1 dus) T-Mobile glasvezel gebruikt?
Hoor dat graag, kon dat zelf niet 1,2,3 vinden.
Ik heb twee inkomende internet verbindingen (Ziggo & T-Mobile Glasvezel). Ik heb 3 verschillende VLANS.
Is het mogelijk om VLAN (2 of 3) het internet door te laten sturen van Ziggo?
En dat mijn default VLAN (1 dus) T-Mobile glasvezel gebruikt?
Hoor dat graag, kon dat zelf niet 1,2,3 vinden.
Het is altijd nog eens het plan om het op een Pi te zetten. Maar ik wil eerst de 3B+ pi's vervangen door Pi4B modelen met 8GB geheugen. Dat heeft in ieder geval bij de eerste een Grafana opslag probleem opgelost. Maar ze zijn zo verrekte slecht te krijgen op dit moment. De 3B+ die dan overblijft wil in dan inrichten als controler. Op de Pi 3B+ die nu nog in de productieomgeving draait heb ik nu mogelijk ook een geheugen probleempje met de dataopslag van mijn Modbus pyranometer.tcviper schreef op maandag 21 augustus 2023 @ 06:12:
[...]
Het is niet waar je om vraagt, maar is het niet verstandiger om een Cloudkey, Cloud oplossing (Controller hosting), Raspberry PI of NAS te gebruiken om je UniFi Controller op te draaien? Windows heeft vaker problemen gehad met dat hele java gebeuren.
Elga | Valliant eco TEC plus VHR 30-34/5-5L | Kamstrup 602 |Nodo OTGW | Raspberry Pi 3B+/4B+|RFXcom rfxtrx433xl | UniFi netwerk | PVoutput 8.625 kWp
Met een EdgeRouter wel. Met een UniFi router denk ik het niet.FRGert schreef op maandag 21 augustus 2023 @ 17:04:
Wellicht is het al een keer gesteld de vraag, maar het was veel zoeken en lezen. Denk stel hem even opnieuw.
Ik heb twee inkomende internet verbindingen (Ziggo & T-Mobile Glasvezel). Ik heb 3 verschillende VLANS.
Is het mogelijk om VLAN (2 of 3) het internet door te laten sturen van Ziggo?
En dat mijn default VLAN (1 dus) T-Mobile glasvezel gebruikt?
Hoor dat graag, kon dat zelf niet 1,2,3 vinden.
Thanks, die ga ik eens goed lezen. Gelukkig is er ook een link naar een site waar ik Java 11 kan downloaden. Op de officiële Java site lijkt 8 de hoogste versie (of ik kan gewoon niet zoekengeforce5_guy schreef op maandag 21 augustus 2023 @ 15:03:
[...]
link
[...]
Je moet naar een andere java versie als je unifi app geupdate hebt.
EDIT: Java 8 er af gegooid, Java 11 uit jou link geïnstaleerd en ......voila het werkt weer. Soms is het leven simpel als je weet waar je moet zoeken
[ Voor 13% gewijzigd door Copitano op 22-08-2023 00:48 ]
Elga | Valliant eco TEC plus VHR 30-34/5-5L | Kamstrup 602 |Nodo OTGW | Raspberry Pi 3B+/4B+|RFXcom rfxtrx433xl | UniFi netwerk | PVoutput 8.625 kWp
Nee, maar als ik er om vraag, dan zal ik die kennis wel hebben he?RobertMe schreef op maandag 21 augustus 2023 @ 12:26:
[...]
Iemand met netwerk kennis (en de UniFi omgeving moet beheren) wellicht ook niet met VMWare
- RobertMe
- Registratie: Maart 2009
- Laatst online: 20:45
- Unifi
- Ubiquiti UniFi
- Ubiquiti
- Amplifi
- Netwerkaccessoires
- Netwerkapparatuur
- Ubiquiti UniFi AC HD
- Ubiquiti EdgeRouter X
- Ubiquiti EdgeRouter Lite 3-Poort Router
- Ubiquiti UniFi AC In-Wall
- Ubiquiti EdgeRouter Infinity
- Ubiquiti UniFi AC In-Wall Pro
- Ubiquiti EdgePoint Router
- Amplifi High Density WiFi Router
- Ubiquiti UniFi nanoHD
- Modems en routers
- Netwerk switches
- Amplifi High Density WiFi System (2 mesh points)
- Ubiquiti Cloud Gateway Max
- Accesspoints
- Ubiquiti UniFi AP-AC LITE
- Ubiquiti UniFi AP AC PRO
Sure. Maar ik wist niet dat Ubiquiti aan persoonlijke verzoekjes deed. Sterker nog, meestal doen ze het tegenovergestelde van wat grote groepen van de klanten willen. UDM lineup waar geen enkele partij die Ubiquiti bij klanten plaatst op zit te wachten bv. en daarnaast prosumers die ook een USG opvolger willen in plaats van steeds meer all-in-one apparaten.ASS-Ware schreef op dinsdag 22 augustus 2023 @ 02:26:
[...]
Nee, maar als ik er om vraag, dan zal ik die kennis wel hebben he?
Ik zou voor de controller een PI 4B nemen. Hier kun je het 64-bit OS op zetten. Na de laatste update heb je een hogere versie van de database nodig, en die is enkel in 64-bit beschikbaar.Copitano schreef op dinsdag 22 augustus 2023 @ 00:31:
[...]
Het is altijd nog eens het plan om het op een Pi te zetten. Maar ik wil eerst de 3B+ pi's vervangen door Pi4B modelen met 8GB geheugen. Dat heeft in ieder geval bij de eerste een Grafana opslag probleem opgelost. Maar ze zijn zo verrekte slecht te krijgen op dit moment. De 3B+ die dan overblijft wil in dan inrichten als controler. Op de Pi 3B+ die nu nog in de productieomgeving draait heb ik nu mogelijk ook een geheugen probleempje met de dataopslag van mijn Modbus pyranometer.
Computers are like airconditioners: they work perfect until you open windows...
- RobertMe
- Registratie: Maart 2009
- Laatst online: 20:45
- Unifi
- Ubiquiti UniFi
- Ubiquiti
- Amplifi
- Netwerkaccessoires
- Netwerkapparatuur
- Ubiquiti UniFi AC HD
- Ubiquiti EdgeRouter X
- Ubiquiti EdgeRouter Lite 3-Poort Router
- Ubiquiti UniFi AC In-Wall
- Ubiquiti EdgeRouter Infinity
- Ubiquiti UniFi AC In-Wall Pro
- Ubiquiti EdgePoint Router
- Amplifi High Density WiFi Router
- Ubiquiti UniFi nanoHD
- Modems en routers
- Netwerk switches
- Amplifi High Density WiFi System (2 mesh points)
- Ubiquiti Cloud Gateway Max
- Accesspoints
- Ubiquiti UniFi AP-AC LITE
- Ubiquiti UniFi AP AC PRO
JanB schreef op dinsdag 22 augustus 2023 @ 08:44:
[...]
Ik zou voor de controller een PI 4B nemen. Hier kun je het 64-bit OS op zetten. Na de laatste update heb je een hogere versie van de database nodig, en die is enkel in 64-bit beschikbaar.
offtopic:
Ik zou niet eens voor een RPi gaan. Duur, underpowered, niet leverbaaar, .... Voor ~€150 koop je al een no-name systeempje met een Intel N5105 of betere processor, met 8 of 16GB RAM en een 128GB (of grotere) SSD. Waarom zou je dan hetzelfde geld uitgeven aan een RPi die veel minder power heeft en van een crappy SD kaartje draait en niet eens x86 is en daardoor minder software kan draaien? Een RPi is leuk als die < €50 kost. Maar voor €150 zijn er veel betere opties, zoals dus (Chinese) mini PCtjes, nieuw (met Celeron of Pentium); of tweede hands NUCs of tweedehands Dell / HP / ... thinclients (met i3 / i5);
Ik zou niet eens voor een RPi gaan. Duur, underpowered, niet leverbaaar, .... Voor ~€150 koop je al een no-name systeempje met een Intel N5105 of betere processor, met 8 of 16GB RAM en een 128GB (of grotere) SSD. Waarom zou je dan hetzelfde geld uitgeven aan een RPi die veel minder power heeft en van een crappy SD kaartje draait en niet eens x86 is en daardoor minder software kan draaien? Een RPi is leuk als die < €50 kost. Maar voor €150 zijn er veel betere opties, zoals dus (Chinese) mini PCtjes, nieuw (met Celeron of Pentium); of tweede hands NUCs of tweedehands Dell / HP / ... thinclients (met i3 / i5);
Ik heb geen idee wat de prijs van een raspberry is momenteel. 1,5 jaar geleden, heb ik er 2 nieuw gekocht voor 125,- euro (en toen waren er ook behoorlijke tekorten).RobertMe schreef op dinsdag 22 augustus 2023 @ 09:17:
[...]
offtopic:
Ik zou niet eens voor een RPi gaan. Duur, underpowered, niet leverbaaar, .... Voor ~€150 koop je al een no-name systeempje met een Intel N5105 of betere processor, met 8 of 16GB RAM en een 128GB (of grotere) SSD. Waarom zou je dan hetzelfde geld uitgeven aan een RPi die veel minder power heeft en van een crappy SD kaartje draait en niet eens x86 is en daardoor minder software kan draaien? Een RPi is leuk als die < €50 kost. Maar voor €150 zijn er veel betere opties, zoals dus (Chinese) mini PCtjes, nieuw (met Celeron of Pentium); of tweede hands NUCs of tweedehands Dell / HP / ... thinclients (met i3 / i5);
De kern van de boodschap is meer dat een RPI 3B+ niet handig is omdat die nog geen 64-bit OS ondersteunt, dit doen ze pas vanaf de RPI 4. Uiteraard zijn er reden genoeg om voor een alternatief te gaan.
Computers are like airconditioners: they work perfect until you open windows...
Pi 3B+ heeft een Broadcom BCM2837B0, Cortex-A53 (ARMv8) 64-bit SoC. Je kan er een 64 bit os op installeren.JanB schreef op dinsdag 22 augustus 2023 @ 10:42:
[...]
De kern van de boodschap is meer dat een RPI 3B+ niet handig is omdat die nog geen 64-bit OS ondersteunt, dit doen ze pas vanaf de RPI 4.
[...]
Bron: https://www.raspberrypi.c...pberry-pi-3-model-b-plus/ (en ook omdat ik zelf ubuntu 64 bit draai op een Pi 3B+)
Pi 4 gaat natuurlijk wel performanter zijn en heeft meer opties qua geheugen.
Op ubuntu site:
32 bit vs 64 bit
The Raspberry Pi 2 only supports 32 bits, so that’s an easy choice. However, the Raspberry Pi 3 and 4 are 64-bit boards. According to the Raspberry Pi foundation, there are limited benefits to using the 64-bit version for the Pi 3 due to the fact that it only supports 1GB of memory; however, with the Pi 4, the 64-bit version should be faster.
Dan zit ik daar fout. Ik was in de veronderstelling dat het 64-bit OS niet ondersteund werd op de 3B+tistjendop schreef op dinsdag 22 augustus 2023 @ 11:55:
[...]
Pi 3B+ heeft een Broadcom BCM2837B0, Cortex-A53 (ARMv8) 64-bit SoC. Je kan er een 64 bit os op installeren.
Bron: https://www.raspberrypi.c...pberry-pi-3-model-b-plus/ (en ook omdat ik zelf ubuntu 64 bit draai op een Pi 3B+)
Pi 4 gaat natuurlijk wel performanter zijn en heeft meer opties qua geheugen.
Op ubuntu site:
[...]
Computers are like airconditioners: they work perfect until you open windows...
Ik heb twee stuks Unifi U6+ AP's opgehangen in huis. Hoe kan ik simpel checken of deze nu gebruik maken van de ethernetkabel ipv een mesh network?
Ik zie namelijk dit bij "Connection":
/f/image/HBKCVtRWWZgWs3dk9nQ9N936.png?f=fotoalbum_large)
Als ik naar de details van een AP ga zie ik dit:
:fill(white):strip_exif()/f/image/Lpri2OSOpQSNXRj7fZwrJugJ.png?f=user_large)
Terwijl ik toch zeker het mesh netwerk heb uitgezet:
/f/image/aOnqvvLB2kDy2l8nsrtGu0UI.png?f=fotoalbum_large)
Iemand die dit kan uitleggen? Het is mij niet duidelijk...
Ik zie namelijk dit bij "Connection":
/f/image/HBKCVtRWWZgWs3dk9nQ9N936.png?f=fotoalbum_large)
Als ik naar de details van een AP ga zie ik dit:
:fill(white):strip_exif()/f/image/Lpri2OSOpQSNXRj7fZwrJugJ.png?f=user_large)
Terwijl ik toch zeker het mesh netwerk heb uitgezet:
/f/image/aOnqvvLB2kDy2l8nsrtGu0UI.png?f=fotoalbum_large)
Iemand die dit kan uitleggen? Het is mij niet duidelijk...
Hoi
Wireless Meshing (in je laatste screenshot) staat uit. Dat betekent dat ze niet wireless met elkaar mogen verbinden om het netwerk door te zetten (hover maar eens over het i'tje). De enige source van 'input' is dan de kabel. Het staat dus goed ingesteld.roelieboelie schreef op woensdag 23 augustus 2023 @ 14:21:
Iemand die dit kan uitleggen? Het is mij niet duidelijk...
Bv in topology, daar kun je zien of het een ononderbroken lijn en ook vanaf welke uplink. Linkboven wel even show all devices en clients aanvinken, en bij descriptions alles aanvinken, dan zie je ook iets meer.roelieboelie schreef op woensdag 23 augustus 2023 @ 14:21:
Ik heb twee stuks Unifi U6+ AP's opgehangen in huis. Hoe kan ik simpel checken of deze nu gebruik maken van de ethernetkabel ipv een mesh network?
Ik zie namelijk dit bij "Connection":
[Afbeelding]
Als ik naar de details van een AP ga zie ik dit:
[Afbeelding]
Terwijl ik toch zeker het mesh netwerk heb uitgezet:
[Afbeelding]
Iemand die dit kan uitleggen? Het is mij niet duidelijk...
Maar ook in de settings van de Accespoint zelf kun je zien waar de uplink vandaan komt.
En onder Devices, kun je rechtsboven onder display options en dan colums, bv parent device erbij aanvinken, gewoon overal even mee pieren dus.
Op jouw 2e foto, vermoed ik dat je dan een slecht geknepen rj45 hebt want al staat wireless meshing uit, als bv de ap wel poe krijgt maar geen netwerk van de brakke kabel, gaat ie ook wireless verbinden. Dat zul je dan ook in topology weer kunnen zien in een onderbroken lijn van ap naar ap, en het zal ook het zelfde kanaal gebruiken als ap boven.
En jouw 3e foto, daar heb ik mijn accespoints toegevoegd bij exclusions, zodat ik zelf alle instellingen handmatig doe per ap.En optimize staat bij mij ook uit, dat was in het verleden een drama, maar mss is het inmiddels wel ok. Ik laat iig de controller niks automatisch doen
Ik heb ook tijdelijk 64bit op RPi 3B+ gedraaid (icm Docker), maar het geheugen gebruik was wel echt significant hoger. Uiteindelijk ben ik daarom weer terug gegaan naar 32bit (draai er nog wel meer dingen op, enkel Unifi zal wellicht nog wel gaan).tistjendop schreef op dinsdag 22 augustus 2023 @ 11:55:
[...]
Pi 3B+ heeft een Broadcom BCM2837B0, Cortex-A53 (ARMv8) 64-bit SoC. Je kan er een 64 bit os op installeren.
Bron: https://www.raspberrypi.c...pberry-pi-3-model-b-plus/ (en ook omdat ik zelf ubuntu 64 bit draai op een Pi 3B+)
Pi 4 gaat natuurlijk wel performanter zijn en heeft meer opties qua geheugen.
Op ubuntu site:
[...]
Het is wel echt irritant dat je dan een 32bit mongodb werkend mag zien te krijgen, maar goed, het is gelukt
[ Voor 7% gewijzigd door - J.W. - op 23-08-2023 16:28 ]
Afgelopen weekend is m'n CKG2+ een beetje 'raar' gaan doen waarbij er op het Display de melding 'Disk at Risk' verscheen. Nou had ik er na aanschaf, direct toen het ding RTM ging, al vrij snel een 5TB disk in zitten dus er was gelukkig de mogelijkheid om de originele1TB disk even terug te steken...... Met die disk startte het hele spel weer op (Network + Protect) maar uiteraard werden alle wijzigingen welke ná het vervangen van de disk plaatsgevonden hadden weer teruggedraaid (Timemachine Back-Up, maar dan anders
).
Restore van de laatste Network back-up (afgelopen donderdag gemaakt) terug gezet 'En we zijn weer Back In Business'. Dacht ik........
Na een half dagje probleemloos draaien stond er weer de melding 'Disk at Risk' op het display. Beide HDD's dus maar even op S.M.A.R.T. waardes bekeken en beide disks zijn inderdaad én uiteraard niet 100% nieuw meer maar zouden gewoon moeten kunnen werken doordat ze beide nog recovery blocks ter beschikking hebben. Inmiddels is het al zover dat de hele CKG2+ niet meer verder komt dan het tonen van het UI Logo en vervolgens een harde reboot na ~1 minuut dus ik vrees (met grote vrezen) dat het (e)MMC geheugen er de brui aan gegeven heeft nadat ik afgelopen half jaar tijdens een grote verbouwing regelmatig wat spanningsvallen gehad heb (de back-up accu van de CKG2+ was een jaar of twee geleden al overleden dus een graceful shutdown kreeg 'ie niet meer bij een spanningsval)
Zojuist dus maar even een UDM-SE én een 18TB WD-Purple Pro bestelt. Kan ik volgende week, tijdens m'n vakantie, m'n eigen netwerk even een redesign gaan geven (inclusief het uitfaseren van de USG-3P + één USW-8-150 zodat het totale stroomverbruik een beetje gelijk blijft aan het huidige verbruik. De CKG2+ heeft zichzelf inmiddels al uitgefasseerd....
).
Restore van de laatste Network back-up (afgelopen donderdag gemaakt) terug gezet 'En we zijn weer Back In Business'. Dacht ik........
Na een half dagje probleemloos draaien stond er weer de melding 'Disk at Risk' op het display. Beide HDD's dus maar even op S.M.A.R.T. waardes bekeken en beide disks zijn inderdaad én uiteraard niet 100% nieuw meer maar zouden gewoon moeten kunnen werken doordat ze beide nog recovery blocks ter beschikking hebben. Inmiddels is het al zover dat de hele CKG2+ niet meer verder komt dan het tonen van het UI Logo en vervolgens een harde reboot na ~1 minuut dus ik vrees (met grote vrezen) dat het (e)MMC geheugen er de brui aan gegeven heeft nadat ik afgelopen half jaar tijdens een grote verbouwing regelmatig wat spanningsvallen gehad heb (de back-up accu van de CKG2+ was een jaar of twee geleden al overleden dus een graceful shutdown kreeg 'ie niet meer bij een spanningsval)
Zojuist dus maar even een UDM-SE én een 18TB WD-Purple Pro bestelt. Kan ik volgende week, tijdens m'n vakantie, m'n eigen netwerk even een redesign gaan geven (inclusief het uitfaseren van de USG-3P + één USW-8-150 zodat het totale stroomverbruik een beetje gelijk blijft aan het huidige verbruik. De CKG2+ heeft zichzelf inmiddels al uitgefasseerd....
Boldly going forward, 'cause we can't find reverse
never mind
[ Voor 97% gewijzigd door Yucko op 29-08-2023 15:27 ]
iPhone 15 Pro Max Titanium Black 256GB - iPad Pro 2018 12.9" Space Gray 64GB - AirPods Pro 3 - Watch 5 Space Gray LTE - TV 4K 128GB - TV 4 64GB - Wireless CarPlay
Die melding staat er bij mij ondertussen al 2 jaar (UDM Pro, 3 jaar oude HDD), alles draait nog steeds als een zonnetjeWill_M schreef op dinsdag 29 augustus 2023 @ 14:19:
Afgelopen weekend is m'n CKG2+ een beetje 'raar' gaan doen waarbij er op het Display de melding 'Disk at Risk' verscheen.
Even upgradenWill_M schreef op dinsdag 29 augustus 2023 @ 14:19:
Afgelopen weekend is m'n CKG2+ een beetje 'raar' gaan doen waarbij er op het Display de melding 'Disk at Risk' verscheen. Nou had ik er na aanschaf, direct toen het ding RTM ging, al vrij snel een 5TB disk in zitten dus er was gelukkig de mogelijkheid om de originele1TB disk even terug te steken...... Met die disk startte het hele spel weer op (Network + Protect) maar uiteraard werden alle wijzigingen welke ná het vervangen dan de disk plaatsgevonden hadden weer teruggedraaid (Timemachine Back-Up, maar dan anders).
UniFi OS - Cloud Keys 3.1.16
Improvements
Added global fallback DNS server. The ones configured by the user are still used as primary DNS.
Improved backup restore resiliency.
Improved stability of installing dependencies.
Improved device stability.
Renamed UniFi UID to UniFi Identity.
Removed disk at risk screen.
[ Voor 5% gewijzigd door stormfly op 29-08-2023 17:21 ]
Écht heel veel vertrouwen in het ding hebben doe ik nu niet meer en ik was al langer van plan om de combi USG3P / CKG2+ om te gaan zetten naar 'iets anders' vanwege de performance bij ingeschakelde IPS/IDS (en daarbij dan eventueel de Unifi NVR voor m'n Protect installatie).stormfly schreef op dinsdag 29 augustus 2023 @ 17:20:
[...]
Even upgraden![]()
![]()
UniFi OS - Cloud Keys 3.1.16
Improvements
Added global fallback DNS server. The ones configured by the user are still used as primary DNS.
Improved backup restore resiliency.
Improved stability of installing dependencies.
Improved device stability.
Renamed UniFi UID to UniFi Identity.
Removed disk at risk screen.
Als de UDM-SE binnen én gemonteerd / up-and-running is dan zal ik wel eens gaan kijken óf er nog iets mee te doen is. Nu komt 'ie niet verder dan het tonen van het UI Logo en een herstart, nog voordat je 'iets' kunt doen. DIng draaide vooralsnog prima op de laatste 'Stable'.... 3.1.13
Die nummers lees je overigens beide als '13' vanuit de tweede punt
En nee, ik ben niet bijgelovig.... Hardware heeft hier helaas de laatste maanden best wel een aantal keer goed op z'n flikker gekregen tijdens het verbouwen waarbij o.a. ook alle 230V/400V bekabeling in 'de kiet' vernieuwd is....
Boldly going forward, 'cause we can't find reverse
Ah ik had ook de melding bij een klant met disk at risk op een 1.5 jaar oude CloudKey gen 2 plus, alleen hij hij is er nu dus (met dezelfde HD) wel 2x mee gekapt.
Inmiddels ook bij de Cloudkey2plus gehad.. in eerste instantie leek die melding niets te doenSlonzo schreef op dinsdag 29 augustus 2023 @ 16:56:
[...]
Die melding staat er bij mij ondertussen al 2 jaar (UDM Pro, 3 jaar oude HDD), alles draait nog steeds als een zonnetjeJammer dat het bij jou minder lang goed lijkt te gaan.
totdat ik de web interface van de controller probeerde te benaderen ..
Uiteindelijk maar een 10 jaar oude 2,5" 350GB HDD erin gehangen die ik nog had liggen en die tijdelijk even zijn werk laten doen. Toevallig gisteren een 2,5" Seagate 4TB erin gezet ( omdat je die dingen nog uit een enclosure kan slopen dit itt een WD ..
En inmiddels is ook van de 2e cloudkey de batterij kaduuk ..
[ Voor 4% gewijzigd door zeroday op 30-08-2023 07:56 ]
There are no secrets, only information you do not yet have
Ik probeer een middels een ssl certificaat naar mijn HA server te verwijzen. Daarvoor moet ik intern een DNS verwijzing hebben. Ik maak geen gebruik van pi-hole, en zou het graag regelen via mijn UDM Pro, heeft iemand een idee hoe ik in mijn interne netwerk een DNS routering kan maken zodat sub.domain.nl verwijst naar een intern IP 192.168.178.29:8123?
Heb je al een domein ingesteld voor jouw netwerk? En je kunt op de plek waar je een vast ip instelt ook een naam opgeven. Dat is het deel ‘sub’ in jouw voorbeeld.Huub- schreef op woensdag 30 augustus 2023 @ 22:55:
Ik probeer een middels een ssl certificaat naar mijn HA server te verwijzen. Daarvoor moet ik intern een DNS verwijzing hebben. Ik maak geen gebruik van pi-hole, en zou het graag regelen via mijn UDM Pro, heeft iemand een idee hoe ik in mijn interne netwerk een DNS routering kan maken zodat sub.domain.nl verwijst naar een intern IP 192.168.178.29:8123?
De bedoeling is dat alleen intern sub.domain.nl verwijst naar mijn HA. Via Local DNS record in UniFi lijkt het nu te werken, gisteren werkte dat nog niet, wellicht cache of lease issue.Tonne schreef op donderdag 31 augustus 2023 @ 06:26:
[...]
Heb je al een domein ingesteld voor jouw netwerk? En je kunt op de plek waar je een vast ip instelt ook een naam opgeven. Dat is het deel ‘sub’ in jouw voorbeeld.
Stomme vraag misschien,
heb in mijn woonkamer slecht bereik met Wifi richting de achtertuin en wil bij mijn TV een extra AP plaatsen.
Ik heb maar 1 RJ45 aansluiting uit de muur daar en dacht het volgende te doen :
1. Simpele gbit switch op die poort naar mn UDM.
2. vanuit die switch kabel naar TV/PS5/TVbox/Extra AP
Dit werkt toch gewoon ? (Extra AP gedeelte)
Wat voor switch raden jullie aan ? Gewoon een 5 poorts TPlinkje ?
Thanks
heb in mijn woonkamer slecht bereik met Wifi richting de achtertuin en wil bij mijn TV een extra AP plaatsen.
Ik heb maar 1 RJ45 aansluiting uit de muur daar en dacht het volgende te doen :
1. Simpele gbit switch op die poort naar mn UDM.
2. vanuit die switch kabel naar TV/PS5/TVbox/Extra AP
Dit werkt toch gewoon ? (Extra AP gedeelte)
Wat voor switch raden jullie aan ? Gewoon een 5 poorts TPlinkje ?
Thanks
Volvo XC40 P8, Zeekr 7x Privilege AWD besteld
Dat ligt ook aan de rest van je netwerk setup. Als je dingen met VLANs doet dan moet je daar wel rekening mee houden. Al gedacht aan de voeding van je AP? PoE?
Ohja, ook je “TVBox” wat dat dan ook mag zijn, moet je misschien rekening houden met dingen als multicast? Hoe zit alles nu aangesloten? Er van uitgaande dat het nu werkt behalve de slechte WiFi.
Ohja, ook je “TVBox” wat dat dan ook mag zijn, moet je misschien rekening houden met dingen als multicast? Hoe zit alles nu aangesloten? Er van uitgaande dat het nu werkt behalve de slechte WiFi.
[ Voor 38% gewijzigd door Hathi op 31-08-2023 08:39 ]
Je wilt binnen een extra AP plaatsen, voor betere Wifi in je achtertuin? Dan kan je beter een AP kopen die buiten kan en die dan ook buiten ophangen. Doe je dat niet, blijf je er ramen en/of muren tussen houden en dat is verre van ideaal.4v4t4r schreef op donderdag 31 augustus 2023 @ 08:33:
Stomme vraag misschien,
heb in mijn woonkamer slecht bereik met Wifi richting de achtertuin en wil bij mijn TV een extra AP plaatsen.
Ik heb maar 1 RJ45 aansluiting uit de muur daar en dacht het volgende te doen :
1. Simpele gbit switch op die poort naar mn UDM.
2. vanuit die switch kabel naar TV/PS5/TVbox/Extra AP
Dit werkt toch gewoon ? (Extra AP gedeelte)
Wat voor switch raden jullie aan ? Gewoon een 5 poorts TPlinkje ?
Thanks
Nee sorry - dat was niet mijn vraag.Phoolie schreef op donderdag 31 augustus 2023 @ 09:40:
[...]
Je wilt binnen een extra AP plaatsen, voor betere Wifi in je achtertuin? Dan kan je beter een AP kopen die buiten kan en die dan ook buiten ophangen. Doe je dat niet, blijf je er ramen en/of muren tussen houden en dat is verre van ideaal.
Ik heb in mijn woonkamer, aan de kant van de tuin (dus nog binnen) veel slechter bereik dan in de rest van mn huis. Het blijft dus binnen
Mijn vraag is meer of de setup die ik wil met de switch en apparaten waaronder een extra AP wel gaat werken ism de UDM ? Ik neem aan van wel, maar voordat ik dingen ga bestellen...
Volvo XC40 P8, Zeekr 7x Privilege AWD besteld
In mijn ervaring is de topology die weergegeven wordt in UniFi al geruime tijd onbetrouwbaar. Ik heb thuis 5 APs. Regelmatig wordt in de topology weergegeven dat de ene AP zogenaamd met de andere wireless verbonden is terwijl ik zeker weet dat dat helemaal niet kan gezien de afstand tussen de APs (en er andere APs veel dichter bij zijn). Na een herstart van zo'n verkeerd weergeven AP is-ie vaak wel ineens wired aangesloten, maar niet altijd. Wireless Meshing heb ik uiteraard uit staan.Behoorlijk Leek schreef op woensdag 23 augustus 2023 @ 15:16:
[...]
Bv in topology, daar kun je zien of het een ononderbroken lijn en ook vanaf welke uplink. Linkboven wel even show all devices en clients aanvinken, en bij descriptions alles aanvinken, dan zie je ook iets meer.
Maar ook in de settings van de Accespoint zelf kun je zien waar de uplink vandaan komt.
En onder Devices, kun je rechtsboven onder display options en dan colums, bv parent device erbij aanvinken, gewoon overal even mee pieren dus.
Op jouw 2e foto, vermoed ik dat je dan een slecht geknepen rj45 hebt want al staat wireless meshing uit, als bv de ap wel poe krijgt maar geen netwerk van de brakke kabel, gaat ie ook wireless verbinden. Dat zul je dan ook in topology weer kunnen zien in een onderbroken lijn van ap naar ap, en het zal ook het zelfde kanaal gebruiken als ap boven.
En jouw 3e foto, daar heb ik mijn accespoints toegevoegd bij exclusions, zodat ik zelf alle instellingen handmatig doe per ap.En optimize staat bij mij ook uit, dat was in het verleden een drama, maar mss is het inmiddels wel ok. Ik laat iig de controller niks automatisch doen
Nefit EnviLine ODUSPLIT15t warmtepomp | Nefit HR 300 liter boiler | Nefit 50 liter buffervat | Bosch EasyControl CT200 thermostaat | Home Assistant | BBQKees | Tesla Model YLR
Geen VLANs (behalve straks 1 om Tmobile te laten werken opmn UDM)Hathi schreef op donderdag 31 augustus 2023 @ 08:36:
Dat ligt ook aan de rest van je netwerk setup. Als je dingen met VLANs doet dan moet je daar wel rekening mee houden. Al gedacht aan de voeding van je AP? PoE?
Ohja, ook je “TVBox” wat dat dan ook mag zijn, moet je misschien rekening houden met dingen als multicast? Hoe zit alles nu aangesloten? Er van uitgaande dat het nu werkt behalve de slechte WiFi.
Mn tvbx van Tmo - ik ga er vanuit dat die bedraad kan, zo niet hoeft die niet persee.
Mn AP zit een POE adapter bij, en voedingen zat op die plek. Ik wil niet voor maar 1 AP een POE switch aanschaffen.
Het zit nu als volgt.
1. Meterkast - UDM
2. verdieping 1 in de gang - U AP
3. Verdieping 2 in de gang - U AP
Meterkast zit bij de voordeur en signaal red het gewoon niet fatsoenlijk 12 meter ver door de muren naar de woonkamer. Ik heb wel bereik maar het is maar erg weinig. Als Kids dan streamen daar, roblx oid spelen of op de PS5 zitten, dan lopen we vaak tegen beperkingen op. Ik wil dus een AP in de woonkamer plaatsen, en dan gelijk wat apparaten die daar staan bekabelen (zoals de TV ivm Tmobile TV app, of de TV Box van Tmo (weet nog niet of ik die ga gebruiken) en mn PS5) zodat de Wifi bandbreedte volledig voor mobiele devices is.
Dus ik dacht, ik heb nog 1 muur aansluiting vrij daar die naar mn meterkast loopt waar UDM staat. Ik zet een switch neer waar ik alle apparaten inclusief een AP aan hang die dan direct naar de UDM gaat.
Volvo XC40 P8, Zeekr 7x Privilege AWD besteld
Bij mij en 3 familieleden heb ik iig nooit topology problemen, ik moet wel zeggen dat alles dan Unifi is, 3x UDR en 1 UDM P met unifi switches en AP's.balblas schreef op donderdag 31 augustus 2023 @ 09:55:
[...]
In mijn ervaring is de topology die weergegeven wordt in UniFi al geruime tijd onbetrouwbaar. Ik heb thuis 5 APs. Regelmatig wordt in de topology weergegeven dat de ene AP zogenaamd met de andere wireless verbonden is terwijl ik zeker weet dat dat helemaal niet kan gezien de afstand tussen de APs (en er andere APs veel dichter bij zijn). Na een herstart van zo'n verkeerd weergeven AP is-ie vaak wel ineens wired aangesloten, maar niet altijd. Wireless Meshing heb ik uiteraard uit staan.
En de controller mag bij mij helemaal niks automatisch!!
Hier ook nooit problemen gehad met die toplogy behalve nú nu m'n CKG2+ overleden lijkt te zijn. Automatisch updaten en settings aanpassen is vaak het eerste wat ik overal uit zet maar ooit is het toch wel handig om sommige zaken wel iets vrijer te laten.... M'n CKG2+ krijgt in recovery-mode géén DHCP adres want: Management-VLAN. Ding pakt dan zelf automagisch 192.168.1.30/24 en daar kom ik never nooit aan vanuit m'n Management VLAN omdat dat netwerk 192.168.1.0/29 is (en dus maar 6 adressen heeft waar .30 géén onderdeel van kan zijn).....Behoorlijk Leek schreef op donderdag 31 augustus 2023 @ 12:47:
[...]
Bij mij en 3 familieleden heb ik iig nooit topology problemen, ik moet wel zeggen dat alles dan Unifi is, 3x UDR en 1 UDM P met unifi switches en AP's.
En de controller mag bij mij helemaal niks automatisch!!
Vanmiddag wordt m'n nieuw bestelde UDM-SE met een 18TB WD-Purple-Pro geleverd dus ik kan m'n hele netwerk weer eens een redesign gaan geven waarbij ik misschien ook maar een achterdeurtje voor mezelf in ga bouwen. Ik kan maandag pas gaan beginnen met het 'verbouwen' van alles omdat dan m'n piketdienst (werk) pas afloopt.... Zul je altijd zien dat ik hier thuis aan het hobbieën ben en dat ik dankzij Murphey voor m'n werk snel aan de slag moet.....
Boldly going forward, 'cause we can't find reverse
Volgens mij haal je de tips er zelf al uit:Will_M schreef op donderdag 31 augustus 2023 @ 13:22:
[...]
Hier ook nooit problemen gehad met die toplogy behalve nú nu m'n CKG2+ overleden lijkt te zijn. Automatisch updaten en settings aanpassen is vaak het eerste wat ik overal uit zet maar ooit is het toch wel handig om sommige zaken wel iets vrijer te laten.... M'n CKG2+ krijgt in recovery-mode géén DHCP adres want: Management-VLAN. Ding pakt dan zelf automagisch 192.168.1.30/24 en daar kom ik never nooit aan vanuit m'n Management VLAN omdat dat netwerk 192.168.1.0/29 is (en dus maar 6 adressen heeft waar .30 géén onderdeel van kan zijn).....
![]()
Vanmiddag wordt m'n nieuw bestelde UDM-SE met een 18TB WD-Purple-Pro geleverd dus ik kan m'n hele netwerk weer eens een redesign gaan geven waarbij ik misschien ook maar een achterdeurtje voor mezelf in ga bouwen. Ik kan maandag pas gaan beginnen met het 'verbouwen' van alles omdat dan m'n piketdienst (werk) pas afloopt.... Zul je altijd zien dat ik hier thuis aan het hobbieën ben en dat ik dankzij Murphey voor m'n werk snel aan de slag moet.....
-Geen vlan tagged mgmt vlan als je ooit een paperclip reset van een switch moet uitvoeren komt hij nooit meer online in je controller, als je controller in een tagged vlan zit.
-Hou vast aan factory defaulted /24 subnets voor het mgmt
Je hebt mogelijk te ver door-ge-Tweake(r)d
[ Voor 5% gewijzigd door stormfly op 31-08-2023 14:57 ]
Dat laatste weet ik wel zeker, maar da's dan ook mede m'n werk.....stormfly schreef op donderdag 31 augustus 2023 @ 14:56:
[...]
Volgens mij haal je de tips er zelf al uit:
-Geen vlan tagged mgmt vlan als je ooit een paperclip reset van een switch moet uitvoeren komt hij nooit meer online in je controller, als je controller in een tagged vlan zit.
-Hou vast aan factory defaulted /24 subnets voor het mgmt
Je hebt mogelijk te ver door-ge-Tweake(r)din je huidige netwerk.
Onderstaande blijft tot maandag dus gewoon netjes in de doosjes liggen te wachten. M'n Thuis-Netwerk draait maar even lekker 'controllerless' (kan er ook niets kapot gaan door eigen toedoen.....)
[ Voor 32% gewijzigd door Will_M op 31-08-2023 16:52 ]
Boldly going forward, 'cause we can't find reverse
Misschien dat je tv heel je netwerk om zeep helpt omdat die een multicast signaal krijgt.4v4t4r schreef op donderdag 31 augustus 2023 @ 09:51:
[...]
Nee sorry - dat was niet mijn vraag.
Ik heb in mijn woonkamer, aan de kant van de tuin (dus nog binnen) veel slechter bereik dan in de rest van mn huis. Het blijft dus binnen
Mijn vraag is meer of de setup die ik wil met de switch en apparaten waaronder een extra AP wel gaat werken ism de UDM ? Ik neem aan van wel, maar voordat ik dingen ga bestellen...
Waarom geen unifi switch 8 lite?
Dan laat ik mn tv erbuiten, ook geen probleem. heb de switch 8 niet genomen ivm kosten.Tonne schreef op donderdag 31 augustus 2023 @ 17:18:
[...]
Misschien dat je tv heel je netwerk om zeep helpt omdat die een multicast signaal krijgt.
Waarom geen unifi switch 8 lite?
Volvo XC40 P8, Zeekr 7x Privilege AWD besteld
Je TV kun je gewoon op een (managed) switch aansluiten als je voor jezelf duidelijk hebt wat voor een protocol die TV (ontvanger?) verwacht én je je switches op L2/L3 netjes zaken laat scheiden.4v4t4r schreef op donderdag 31 augustus 2023 @ 17:36:
[...]
Dan laat ik mn tv erbuiten, ook geen probleem. heb de switch 8 niet genomen ivm kosten.
Boldly going forward, 'cause we can't find reverse
Zie hieronder. Toen ik bovenstaand bericht plaatste liet de topology zien dat alle APs rechtstreeks op een switch aangesloten waren. Vandaag zag je onderstaande topology, terwijl ik niks veranderd heb. Daarnaast is het ook niet logisch dat de Uplink wel 'GbE' laat zien en er 2 APs zijn die tóch een parent device zouden hebben.balblas schreef op donderdag 31 augustus 2023 @ 09:55:
[...]
In mijn ervaring is de topology die weergegeven wordt in UniFi al geruime tijd onbetrouwbaar. Ik heb thuis 5 APs. Regelmatig wordt in de topology weergegeven dat de ene AP zogenaamd met de andere wireless verbonden is terwijl ik zeker weet dat dat helemaal niet kan gezien de afstand tussen de APs (en er andere APs veel dichter bij zijn). Na een herstart van zo'n verkeerd weergeven AP is-ie vaak wel ineens wired aangesloten, maar niet altijd. Wireless Meshing heb ik uiteraard uit staan.
Welke AP zogenaamd welke ander AP als parent device zou hebben verandert ook volledig random en zonder dat ik wat doe.
Ik draai UniFi Network Application 7.5.174 op een Debian GNU/Linux 11 (bullseye) host
:strip_exif()/f/image/aIwxcM2i17fIFXFwtSbKAhoo.jpg?f=fotoalbum_large)
Nefit EnviLine ODUSPLIT15t warmtepomp | Nefit HR 300 liter boiler | Nefit 50 liter buffervat | Bosch EasyControl CT200 thermostaat | Home Assistant | BBQKees | Tesla Model YLR
En welke switch zit er dan nog voor?balblas schreef op zondag 3 september 2023 @ 13:50:
[...]
Zie hieronder. Toen ik bovenstaand bericht plaatste liet de topology zien dat alle APs rechtstreeks op een switch aangesloten waren.
[Afbeelding]
Mijn main switch is een Netgear JGS524PE, daar zitten drie (nr. 2, 5 en 8 ) van de vijf APs rechtstreeks op.Behoorlijk Leek schreef op zondag 3 september 2023 @ 14:12:
[...]
En welke switch zit er dan nog voor?
De twee andere APs zitten elk op een aparte Netgear GS108PEv3 switch welke op hun beurt weer op de JGS524PE switch zitten.
Ik zie niet in waarom dat uitmaakt, tenzij Unifi multicast gebruikt om de topology te bepalen. Ik heb namelijk IGMP Snooping aan staan op VLAN 1 i.v.m. IPTV. De Unifi APs gebruiken VLAN 12 voor management. Dit omdat mijn remote RADIUS server op dat VLAN zit en ik WPA-Enterprise gebruik op één van de SSIDs.
Nefit EnviLine ODUSPLIT15t warmtepomp | Nefit HR 300 liter boiler | Nefit 50 liter buffervat | Bosch EasyControl CT200 thermostaat | Home Assistant | BBQKees | Tesla Model YLR
De topology bepalen ze met LLDP, als de Netgear switches dat niet ondersteunen of niet aan hebben staan zul je nooit de correcte topology krijgen.balblas schreef op maandag 4 september 2023 @ 09:56:
[...]
Mijn main switch is een Netgear JGS524PE, daar zitten drie (nr. 2, 5 en 8 ) van de vijf APs rechtstreeks op.
De twee andere APs zitten elk op een aparte Netgear GS108PEv3 switch welke op hun beurt weer op de JGS524PE switch zitten.
Ik zie niet in waarom dat uitmaakt, tenzij Unifi multicast gebruikt om de topology te bepalen. Ik heb namelijk IGMP Snooping aan staan op VLAN 1 i.v.m. IPTV. De Unifi APs gebruiken VLAN 12 voor management. Dit omdat mijn remote RADIUS server op dat VLAN zit en ik WPA-Enterprise gebruik op één van de SSIDs.
Dat verklaart mijn issue dan, want mijn Netgear switches ondersteunen geen LLDP. Thanks!KRASH schreef op maandag 4 september 2023 @ 10:03:
[...]
De topology bepalen ze met LLDP, als de Netgear switches dat niet ondersteunen of niet aan hebben staan zul je nooit de correcte topology krijgen.
Nefit EnviLine ODUSPLIT15t warmtepomp | Nefit HR 300 liter boiler | Nefit 50 liter buffervat | Bosch EasyControl CT200 thermostaat | Home Assistant | BBQKees | Tesla Model YLR
Ja lekker ..stormfly schreef op dinsdag 29 augustus 2023 @ 17:20:
[...]
Even upgraden![]()
![]()
UniFi OS - Cloud Keys 3.1.16
Improvements
Added global fallback DNS server. The ones configured by the user are still used as primary DNS.
Improved backup restore resiliency.
Improved stability of installing dependencies.
Improved device stability.
Renamed UniFi UID to UniFi Identity.
Removed disk at risk screen.
uhm.. Zou dan mijn disk die hele rare dingen liet zien toch niet kapot zijn .. uhm..
Maar de add global fallback DNS server functie kan ik niet eens vinden ..
There are no secrets, only information you do not yet have
Klopt dat zal onder water 1.1.1.1 en 8.8.8.8 zijn, draai maar eens een tcpdump.zeroday schreef op maandag 4 september 2023 @ 14:07:
[...]
Ja lekker ..
uhm.. Zou dan mijn disk die hele rare dingen liet zien toch niet kapot zijn .. uhm..
Maar de add global fallback DNS server functie kan ik niet eens vinden ..
Ik heb gisteren mijn USG vervangen voor een UDM SE.
UDM eerste geupgrade, toen backup -> restore van de config en BIJNA alles werkt
.
Ik had op mijn USG een Site-2-Site VPN opgezet middels BGP (via CLI). Deze gaat blijkbaar niet mee in een backup/restore. Nu dacht ik, op de UDM kan je een VPN instellen via de GUI maar helaas daar lijkt geen BGP optie.
Ik kan het natuurlijk weer instellen via CLI, maar ik neem aan dat het dan wederom niet meegenomen word in mijn backup?
UDM eerste geupgrade, toen backup -> restore van de config en BIJNA alles werkt
Ik had op mijn USG een Site-2-Site VPN opgezet middels BGP (via CLI). Deze gaat blijkbaar niet mee in een backup/restore. Nu dacht ik, op de UDM kan je een VPN instellen via de GUI maar helaas daar lijkt geen BGP optie.
Ik kan het natuurlijk weer instellen via CLI, maar ik neem aan dat het dan wederom niet meegenomen word in mijn backup?
Wat je op een USG met CLI kan, dat kan allemaal niet op een UDM-SE met cli. UDM-SE is een Linux bak en geen Vayatta/EdgeRouter look-a-like zoals de USG.Jay-v schreef op maandag 4 september 2023 @ 15:21:
Ik heb gisteren mijn USG vervangen voor een UDM SE.
UDM eerste geupgrade, toen backup -> restore van de config en BIJNA alles werkt.
Ik had op mijn USG een Site-2-Site VPN opgezet middels BGP (via CLI). Deze gaat blijkbaar niet mee in een backup/restore. Nu dacht ik, op de UDM kan je een VPN instellen via de GUI maar helaas daar lijkt geen BGP optie.
Ik kan het natuurlijk weer instellen via CLI, maar ik neem aan dat het dan wederom niet meegenomen word in mijn backup?
stormfly schreef op maandag 4 september 2023 @ 15:22:
[...]
Wat je op een USG met CLI kan, dat kan allemaal niet op een UDM-SE met cli. UDM-SE is een Linux bak en geen Vayatta/EdgeRouter look-a-like zoals de USG.
Ik kan opzich wel met static routes uit de voeten, maar dat is toch jammer
Edit: blijkbaar support de Unifi lijn dit helemaal niet. Ah, dan maar gewoon een hele /16 over de tunnel gooien
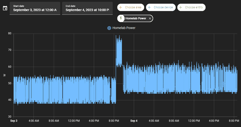
Mijn lab power consumption:
- Voor: USG + US-8-60W,
- Na: UDM SE.
( Verder 2 AP's via POE en een Beelink S12 Pro (N100) container host.
[ Voor 40% gewijzigd door Jay-v op 04-09-2023 20:42 ]
Met Unifi-OS 3.1.x is er aan een migratie van de éne 'Console + Router' naar de andere ook niets meer aan...
Zojuist in nog geen uur tijd ALLES van m'n, vorige week overleden, CKG2+ inclusief alles uit de USG-3P over kunnen hevelen naar de UDM-SE middels een 'Cloud Console Back-Up' file van de CKG2+ waarbij het meeste werk nog ging zitten in het Up-2-Date brengen van de UDM-SE. Die laatste had alleen al 3 Updates van Unifi-OS nodig om aan 3.1.15 te kunnen komen. Voordat 'ie daar was wilde 'ie de back-up file van de CKG2+ dus gewoon écht niet niet accepteren met de melding dat het een back-up van een ánder device was (volledig terechte melding, deze manier van transferen / restoren is pas sinds Unifi-OS 3.1.x mogelijk).
Afgelopen week had ik ook nog even één UVC-G3 Instant een Factory-Default gegeven middels de paperclip methode (dus nadat m'n CKG2+ stuque was gelopen) en zelfs die werd weer gewoon zonder problemen direct ge-onboard doordat 'ie nog wel in m'n laatste Unifi-OS back-up opgenomen zat....
Én om dan toch nog maar even ergens over te kunnen en willen zeiken (uiteraard alleen omdat 't kán!!).... De UP-Chime's verliezen met het terug zetten van de Unifi-OS back-up de koppeling met de UVC-G4-Doorbell, die moet je dus even handmatig weer aan de correspondende Doorbell koppelen én de notoficaties mogen vervolgens ook allemaal opnieuw ingesteld worden.

Én..... Die 'boefjes' bij WD hebben me verdomme ook weer voor 100GB 'opgelicht'.....
/f/image/ABaTITskMwlsk0CWvwjBzhUK.png?f=fotoalbum_large)
Zojuist in nog geen uur tijd ALLES van m'n, vorige week overleden, CKG2+ inclusief alles uit de USG-3P over kunnen hevelen naar de UDM-SE middels een 'Cloud Console Back-Up' file van de CKG2+ waarbij het meeste werk nog ging zitten in het Up-2-Date brengen van de UDM-SE. Die laatste had alleen al 3 Updates van Unifi-OS nodig om aan 3.1.15 te kunnen komen. Voordat 'ie daar was wilde 'ie de back-up file van de CKG2+ dus gewoon écht niet niet accepteren met de melding dat het een back-up van een ánder device was (volledig terechte melding, deze manier van transferen / restoren is pas sinds Unifi-OS 3.1.x mogelijk).
Afgelopen week had ik ook nog even één UVC-G3 Instant een Factory-Default gegeven middels de paperclip methode (dus nadat m'n CKG2+ stuque was gelopen) en zelfs die werd weer gewoon zonder problemen direct ge-onboard doordat 'ie nog wel in m'n laatste Unifi-OS back-up opgenomen zat....
Én om dan toch nog maar even ergens over te kunnen en willen zeiken (uiteraard alleen omdat 't kán!!).... De UP-Chime's verliezen met het terug zetten van de Unifi-OS back-up de koppeling met de UVC-G4-Doorbell, die moet je dus even handmatig weer aan de correspondende Doorbell koppelen én de notoficaties mogen vervolgens ook allemaal opnieuw ingesteld worden.
Én..... Die 'boefjes' bij WD hebben me verdomme ook weer voor 100GB 'opgelicht'.....
/f/image/ABaTITskMwlsk0CWvwjBzhUK.png?f=fotoalbum_large)
[ Voor 61% gewijzigd door Will_M op 05-09-2023 14:36 ]
Boldly going forward, 'cause we can't find reverse
:strip_exif()/f/image/dNNAjiyvg0wUCc0z2GuM7GcJ.jpg?f=fotoalbum_large)
Ik heb vandaag mijn udm pro ontvangen. Ik draai nu nog een gen1 cloud key. Vanochtend bezig geweest om daarvan de backup te downloaden maar dat gaat niet. Ik moet een database prune uitvoeren maar daarvoor heb ik ssh toegang nodig tot de cloud key. Ik heb werkelijk alle user en passwords geprobeerd die ik heb en kon vinden maar niks lijkt te werken.
Of ik laat het zo en ga opnieuw beginnen echter draai ik de unifi key als multi site en is mijn kantoor in Antwerpen er ook op geconfigureerd. (Een switch en AP). De inform host staat dan ook op beide sites ingericht als "unifi.mijndomein.nl". Kan ik dan evengoed nog eenvoudig alles opnieuw doen en zodra de UDM online komt op die host, neemt hij dan de devices over of heb ik fysieke toegang nodig tot die remote devices? (heb ik nu niet). Iemand goede tip om dit vrijwel vlekkeloos te laten lopen?
>> Signature?
@ChiLLeR Als je nog via de Web-Console in kunt loggen op je CKG1 dan kun je daar het ID én wachtwoord voor je SSH User achterhalen áls je dat ook daadwerkelijk ooit enabled hebt. Zoniet dan is het nú een mooie gelegenheid om dat alsnog even te gaan doen
Boldly going forward, 'cause we can't find reverse
Ah ja, rechtstreeks naar de ckg1 browsen, dat heb ik idd nog niet geprobeerd. Want de system ssh settings werken alleen voor de andere devices.Will_M schreef op dinsdag 5 september 2023 @ 15:11:
@ChiLLeR Als je nog via de Web-Console in kunt loggen op je CKG1 dan kun je daar ook het ID én wachtwoord voor je SSH User achterhalen áls je dat ook daadwerkelijk ooit enabled hebt. Zoniet dan is het nú een mooie gelegenheid om dat alsnog even te gaan doen
Edit: Net geprobeerd, maar ik denk dat ik er niet meer in ga komen. Ik weet gewoon niet wat het wachtwoord is van dat ding… dus er zit weinig anders op dan gewoon opnieuw te beginnen
Edit2: ook de site export werkt niet vanwege de database die corrupt is. Dus all from scratch dan maar
[ Voor 34% gewijzigd door ChiLLeR op 05-09-2023 16:03 ]
>> Signature?
Die transfer van settings welke cross-device kan restoren is overigens pas mogelijk als beide apparaten minimaal Unifi-OS 3.1.x draaien én de cloud back-up dus ook minimaal van die versie is.
[ Voor 3% gewijzigd door Will_M op 05-09-2023 15:50 ]
Boldly going forward, 'cause we can't find reverse
De UDM pro ondersteunt geen multi site he. Of lees ik verkeerd wat je schrijft?ChiLLeR schreef op dinsdag 5 september 2023 @ 14:33:
[Afbeelding]
Ik heb vandaag mijn udm pro ontvangen. Ik draai nu nog een gen1 cloud key. Vanochtend bezig geweest om daarvan de backup te downloaden maar dat gaat niet. Ik moet een database prune uitvoeren maar daarvoor heb ik ssh toegang nodig tot de cloud key. Ik heb werkelijk alle user en passwords geprobeerd die ik heb en kon vinden maar niks lijkt te werken.
Of ik laat het zo en ga opnieuw beginnen echter draai ik de unifi key als multi site en is mijn kantoor in Antwerpen er ook op geconfigureerd. (Een switch en AP). De inform host staat dan ook op beide sites ingericht als "unifi.mijndomein.nl". Kan ik dan evengoed nog eenvoudig alles opnieuw doen en zodra de UDM online komt op die host, neemt hij dan de devices over of heb ik fysieke toegang nodig tot die remote devices? (heb ik nu niet). Iemand goede tip om dit vrijwel vlekkeloos te laten lopen?
Uhmm… ik was er niet vanuit gegaan dat de UDM Pro dat niet zou hebben eigenlijk. Ik zie het nu inderaad. Nouja, dan laat ik de oude cloudkey wel die remote site managen, is ook niet zo super belangrijk.Tonne schreef op dinsdag 5 september 2023 @ 19:54:
[...]
De UDM pro ondersteunt geen multi site he. Of lees ik verkeerd wat je schrijft?
Heb inmiddels alles up and running in de UDM Pro, internet heeft stuk minder latency dan met de KPN modem. Mooie stats van de traffic analyse en fijn dat ik nu alles in een applicatie kan managen. Tot nu toe erg blij mee, donderdag de meterkast even opnieuw inrichten want UDM ligt er nu beetje los in
>> Signature?
Mijn huidige netwerk bestaat uit:
Netgear r7000 router (merlin)
Unifi 150w switch
Unifi AC AP Pro (1e verdieping)
Nu hebben wij op zolder helaas geen WiFi bereik. Dit willen we gaan veranderen ivm werkkamer opbouw. Daar ligt wel een netwerkkabel. Heb de Unifi daar we een keer geplaatst maar op een of andere manier redt het POE deel niet tot zolder. Het netwerk functioneert wel naar behoren.
Zit nu te denken een 2e ac AP pro incl poe injector erbij te plaatsen. Maar zou een ac ap pro ook in mesh geconfigureerd kunnen worden?
Of is het raadzamer 2 nieuwe AP”s aan te schaffen?
Netgear r7000 router (merlin)
Unifi 150w switch
Unifi AC AP Pro (1e verdieping)
Nu hebben wij op zolder helaas geen WiFi bereik. Dit willen we gaan veranderen ivm werkkamer opbouw. Daar ligt wel een netwerkkabel. Heb de Unifi daar we een keer geplaatst maar op een of andere manier redt het POE deel niet tot zolder. Het netwerk functioneert wel naar behoren.
Zit nu te denken een 2e ac AP pro incl poe injector erbij te plaatsen. Maar zou een ac ap pro ook in mesh geconfigureerd kunnen worden?
Of is het raadzamer 2 nieuwe AP”s aan te schaffen?
Solarpanel PVOutput: ParkzichtSolar
@Wicked-Game,
Ligt dat niet aan je kabel die je naar zolder hebt? Ik heb hier een CAT6 kabel met een Dream Router (kleine) en op zolder een switch van Unifi die gewoon POE krijgt.
Ligt dat niet aan je kabel die je naar zolder hebt? Ik heb hier een CAT6 kabel met een Dream Router (kleine) en op zolder een switch van Unifi die gewoon POE krijgt.
Ik heb poe werkend over 50 meter kabel. Mesh is niet echt wenselijk, alleen als het echt niet anders kan. Tijd om de kabel te vervangen.
Ik snap er ook geen bal van waarom die daar geen poe krijgt. Het netwerk ansich functioneert daar wel gewoon en ook behaald het de gewenste snelheden. Kabel merk is ook niet het issue aangezien een poe gestuurde camera op de garage het wel gewoon doet en daar was ruim 40m kabel voor nodig. Misschien toch afmontering utp wandpaneel dat het issue is.king006 schreef op zaterdag 9 september 2023 @ 13:57:
@Wicked-Game,
Ligt dat niet aan je kabel die je naar zolder hebt? Ik heb hier een CAT6 kabel met een Dream Router (kleine) en op zolder een switch van Unifi die gewoon POE krijgt.
Solarpanel PVOutput: ParkzichtSolar
Klopt het dat er (x maanden / x jaar) geleden iets veranderd is met de UniFi netwerk app?
Ik heb 2 UniFi's AP AC PRO's en die wilde ik opnieuw gaan instellen.
In mijn UniFi account zijn ze ineens verwijderd, daar staat niks meer. Ik kan ook geen AP meer adopten. Hiervoor moet ik een console aanschaffen oid??
Ik heb ze nu als standalone device (opnieuw) opgezet. 2x met zelfde WiFi en wachtwoord naam. Is dit de enige manier? En kan ik ze ook alleen via de app van mijn telefoon bedienen (bijv. Status LED lamp aan/uit, signaalsterkte etc)?/f/image/hoARJelBcUaqVDdHOBwUUNaL.png?f=fotoalbum_large)
Ik heb 2 UniFi's AP AC PRO's en die wilde ik opnieuw gaan instellen.
In mijn UniFi account zijn ze ineens verwijderd, daar staat niks meer. Ik kan ook geen AP meer adopten. Hiervoor moet ik een console aanschaffen oid??
Ik heb ze nu als standalone device (opnieuw) opgezet. 2x met zelfde WiFi en wachtwoord naam. Is dit de enige manier? En kan ik ze ook alleen via de app van mijn telefoon bedienen (bijv. Status LED lamp aan/uit, signaalsterkte etc)?
/f/image/hoARJelBcUaqVDdHOBwUUNaL.png?f=fotoalbum_large)
Je kunt de network application ook op een pc installeren.Draakje5 schreef op zaterdag 9 september 2023 @ 15:00:
Klopt het dat er (x maanden / x jaar) geleden iets veranderd is met de UniFi netwerk app?
Ik heb 2 UniFi's AP AC PRO's en die wilde ik opnieuw gaan instellen.
In mijn UniFi account zijn ze ineens verwijderd, daar staat niks meer. Ik kan ook geen AP meer adopten. Hiervoor moet ik een console aanschaffen oid??
Ik heb ze nu als standalone device (opnieuw) opgezet. 2x met zelfde WiFi en wachtwoord naam. Is dit de enige manier? En kan ik ze ook alleen via de app van mijn telefoon bedienen (bijv. Status LED lamp aan/uit, signaalsterkte etc)?[Afbeelding]
[Afbeelding]
Ja, volgens mij is dat de app op mijn eerste screenshot. (via de app naar https://localhost:8443/manage/default/devices ) Dat is UniFi Network Application. Maar daar zie ik mijn 2 AP's (die in mijn app staan) niet terug.Tonne schreef op zaterdag 9 september 2023 @ 15:34:
[...]
Je kunt de network application ook op een pc installeren.
Krijg daar ook continue de melding: No APs found on your network (terwijl ik notabene met WiFi die mijn AP uitstraalt met de laptop verbonden ben )
Probeer anders de AP's even te adopten via de set-inform commands op de CLI's. Zo kun je apparaten zover krijgen dat ze zich weer aanmelden bij je controller.Draakje5 schreef op zaterdag 9 september 2023 @ 15:46:
[...]
Ja, volgens mij is dat de app op mijn eerste screenshot. (via de app naar https://localhost:8443/manage/default/devices ) Dat is UniFi Network Application. Maar daar zie ik mijn 2 AP's (die in mijn app staan) niet terug.
Krijg daar ook continue de melding: No APs found on your network (terwijl ik notabene met WiFi die mijn AP uitstraalt met de laptop verbonden ben )
https://lazyadmin.nl/home-network/unifi-set-inform/
Kia E-Niro 2019 Executiveline. OTGW/HA Enthousiasteling.
- RobertMe
- Registratie: Maart 2009
- Laatst online: 20:45
- Unifi
- Ubiquiti UniFi
- Ubiquiti
- Amplifi
- Netwerkaccessoires
- Netwerkapparatuur
- Ubiquiti UniFi AC HD
- Ubiquiti EdgeRouter X
- Ubiquiti EdgeRouter Lite 3-Poort Router
- Ubiquiti UniFi AC In-Wall
- Ubiquiti EdgeRouter Infinity
- Ubiquiti UniFi AC In-Wall Pro
- Ubiquiti EdgePoint Router
- Amplifi High Density WiFi Router
- Ubiquiti UniFi nanoHD
- Modems en routers
- Netwerk switches
- Amplifi High Density WiFi System (2 mesh points)
- Ubiquiti Cloud Gateway Max
- Accesspoints
- Ubiquiti UniFi AP-AC LITE
- Ubiquiti UniFi AP AC PRO
Je hebt de apparaten nu geadopteerd in de app. Dan krijg je ze per definitie niet ("meer") in de "PC versie". Dit omdat de apparaten maar beheerd kunnen worden door één controller, en dat is nu de app. Stap een zou dus moeten zijn om in de app een forget te doen.Draakje5 schreef op zaterdag 9 september 2023 @ 15:00:
Klopt het dat er (x maanden / x jaar) geleden iets veranderd is met de UniFi netwerk app?
Ik heb 2 UniFi's AP AC PRO's en die wilde ik opnieuw gaan instellen.
In mijn UniFi account zijn ze ineens verwijderd, daar staat niks meer. Ik kan ook geen AP meer adopten. Hiervoor moet ik een console aanschaffen oid??
Ik heb ze nu als standalone device (opnieuw) opgezet. 2x met zelfde WiFi en wachtwoord naam. Is dit de enige manier? En kan ik ze ook alleen via de app van mijn telefoon bedienen (bijv. Status LED lamp aan/uit, signaalsterkte etc)?[Afbeelding]
[Afbeelding]
Normaliter zouden ze dan automatisch gevonden moeten worden "op de PC" (omdat ze ean gaan zoeken naar een controller). Enige uitzondering is als je een uitgebreid(er) netwerk hebt met VLANs en de APs een untagged VLAN hebben dat afwijkt van het VLAN waarin de PC zich bevindt. En uiteraard opletten dat de firewall niet de poorten die de UniFi Network Application (/Controller) open wilt zetten (/open zet) alsnog blokkeert.
En als je eenmalig de UniFi applicatie gebruikt op de PC, dan niet vergeten een backup te maken zodat je de volgende keer met die backup kunt werken.
Of koop een UniFi console, en je hebt een hardware apparaat waar de controller op draait en deze problemen zijn als sneeuw voor de zon verdwenen (maar waarschijnlijk krijg je er nieuwe problemen voor terug
Dank @Dutchess_Nicole en @RobertMe ik ga er van de week eens weer mee aan de slag.
Misschien is zo'n console ook wel iets, we gaan binnenkort verhuizen en er moet eigenlijk wel ql1 AP bij voor de zolder en 1 voor de achtertuin. Ook moeten we nog een camerasysteem bedenken, misschien dat zo'n console daar ook bij helpt als dat van Ubiquity wordt.
Misschien is zo'n console ook wel iets, we gaan binnenkort verhuizen en er moet eigenlijk wel ql1 AP bij voor de zolder en 1 voor de achtertuin. Ook moeten we nog een camerasysteem bedenken, misschien dat zo'n console daar ook bij helpt als dat van Ubiquity wordt.
Je hebt alles denk ik opnieuw geinstalleerd. En dus de instellingen kwijt. Dat snapte ik nog niet zo uit je verhaal.Draakje5 schreef op zaterdag 9 september 2023 @ 15:46:
[...]
Ja, volgens mij is dat de app op mijn eerste screenshot. (via de app naar https://localhost:8443/manage/default/devices ) Dat is UniFi Network Application. Maar daar zie ik mijn 2 AP's (die in mijn app staan) niet terug.
Krijg daar ook continue de melding: No APs found on your network (terwijl ik notabene met WiFi die mijn AP uitstraalt met de laptop verbonden ben )
Maar als je met unifi protect wilt werken, dan is bijv een cloudkey een oplossing. Heb je een beetje opslag en is de network application ook netjes geregeld. Wil je meer, dan is misschien de udm se wat voor je. Heb je meteen een paar PoE poorten en een router.
Ik heb net twee weken geleden mijn hele netwerk opnieuw ingericht en daarbij ben ik dus ook van Unifi controller geswitched. Ik had deze eerst op een RPi 3B+ draaien, maar de updates vanaf 7.x werken niet meer lekker op de oude ARM32 platforms, dus heb ik moeten wachten met updaten.Tonne schreef op zondag 10 september 2023 @ 07:33:
[...]
Je hebt alles denk ik opnieuw geinstalleerd. En dus de instellingen kwijt. Dat snapte ik nog niet zo uit je verhaal.
Maar als je met unifi protect wilt werken, dan is bijv een cloudkey een oplossing. Heb je een beetje opslag en is de network application ook netjes geregeld. Wil je meer, dan is misschien de udm se wat voor je. Heb je meteen een paar PoE poorten en een router.
Bij het switchen heb ik dus een klein VMmetje gemaakt waar ik nu de unifi controller op draai. Gelukkig had ik een backup om terug te zetten waarbij de meeste van mijn apparaten dus weer netjes terugkwamen behalve de USG. Die heb ik dus met set-inform weer terug in het lijstje gezet.
Het maakt niet echt uit of een apparaat (AP of wat anders) al in een controller aangemeldt is: als je set-inform gebruikt dan vervang je die relatie min of meer en kan elke nieuwe controller die functie gewoon overnemen.
Ik raad wel aan om dus even die backup te maken en terug te zetten terwijl je bezig bent
Kia E-Niro 2019 Executiveline. OTGW/HA Enthousiasteling.
Ik zit te kijken om mijn beide usw 8-60w om te wisselen voor 1 x 16 lite Poe. Kan ik hierop het volgende aansluiten qua Poe vermogen:
2 x IC wall pro wifi Poe (10 watt per stuk)
1 x inwall hd wifi Poe (11watt)
1 x mini flex switch Poe (2,5 watt)
Mogelijk later nog een extra inwall hd wifi Poe.
Gaat deze switch dat trekken qua Poe vermogen?
2 x IC wall pro wifi Poe (10 watt per stuk)
1 x inwall hd wifi Poe (11watt)
1 x mini flex switch Poe (2,5 watt)
Mogelijk later nog een extra inwall hd wifi Poe.
Gaat deze switch dat trekken qua Poe vermogen?
Mini PC I5-10400 dual monitor, HP Microserver Freenas
Je zit dan op een totaal van 44,5 watt, ligt erg tegen het maximale aan wat ie aan kan (45 watt), hoewel over het algemeen de kans klein is dat ze allemaal vol vermogen trekken zou ik persoonlijk wat meer ruimte willen hebben.Paulie72 schreef op zondag 10 september 2023 @ 16:05:
Ik zit te kijken om mijn beide usw 8-60w om te wisselen voor 1 x 16 lite Poe. Kan ik hierop het volgende aansluiten qua Poe vermogen:
2 x IC wall pro wifi Poe (10 watt per stuk)
1 x inwall hd wifi Poe (11watt)
1 x mini flex switch Poe (2,5 watt)
Mogelijk later nog een extra inwall hd wifi Poe.
Gaat deze switch dat trekken qua Poe vermogen?
- RobertMe
- Registratie: Maart 2009
- Laatst online: 20:45
- Unifi
- Ubiquiti UniFi
- Ubiquiti
- Amplifi
- Netwerkaccessoires
- Netwerkapparatuur
- Ubiquiti UniFi AC HD
- Ubiquiti EdgeRouter X
- Ubiquiti EdgeRouter Lite 3-Poort Router
- Ubiquiti UniFi AC In-Wall
- Ubiquiti EdgeRouter Infinity
- Ubiquiti UniFi AC In-Wall Pro
- Ubiquiti EdgePoint Router
- Amplifi High Density WiFi Router
- Ubiquiti UniFi nanoHD
- Modems en routers
- Netwerk switches
- Amplifi High Density WiFi System (2 mesh points)
- Ubiquiti Cloud Gateway Max
- Accesspoints
- Ubiquiti UniFi AP-AC LITE
- Ubiquiti UniFi AP AC PRO
De kans is niet klein dat ze veel/maximaal vermogen trekken. Die kans is juist best hoog. Trek de stekker maar eens uit de switch en steek die weer in. Dan gaat natuurlijk alles * plop * in een keer opstarten en zal jet verbruil hoger zijn.mrdemc schreef op zondag 10 september 2023 @ 16:32:
[...]
Je zit dan op een totaal van 44,5 watt, ligt erg tegen het maximale aan wat ie aan kan (45 watt), hoewel over het algemeen de kans klein is dat ze allemaal vol vermogen trekken zou ik persoonlijk wat meer ruimte willen hebben.
Als de vermelde mogens de absoluut maximaal vermogens zijn (komende uit spec. sheet) zou het dus goed moeten gaan. Als het eigen gemeten vermogens zijn onder normaal gebruik dan zou ik er ook niet aan beginnen.
Het verbruik zal inderdaad hoger zijn bij het opstarten, maar zeker niet het maximum is mijn ervaring.RobertMe schreef op zondag 10 september 2023 @ 16:56:
[...]
De kans is niet klein dat ze veel/maximaal vermogen trekken. Die kans is juist best hoog. Trek de stekker maar eens uit de switch en steek die weer in. Dan gaat natuurlijk alles * plop * in een keer opstarten en zal jet verbruil hoger zijn.
Als de vermelde mogens de absoluut maximaal vermogens zijn (komende uit spec. sheet) zou het dus goed moeten gaan. Als het eigen gemeten vermogens zijn onder normaal gebruik dan zou ik er ook niet aan beginnen.
Dankje voor de reacties. Dit zou dus moeten werken. Ook tijdens het opstarten. Het daadwerkelijke gebruik ligt tussen de 17w en 20w heb ik even op mijn huidige switchen nagekeken.
Mini PC I5-10400 dual monitor, HP Microserver Freenas
Hi all,
Momenteel heb ik een fijne setup draaien van Unifi. USG, Cloud Key gen1, 8 poort PoE Switch en twee AP's. Nu vind ik de cloud key wel aan vervanging toe, zeker gezien ik wil uitbreiden richting Protect.
Ik kan dus twee dingen doen, ofwel een CloudKey Gen2 Plus aanschaffen,deze op de plek van de CloudKey en klaar. Ofwel, een UDM aanschaffen en de USG + cloudkey de deur uit doen.
De Dream Router is eventueel ook nog een optie, maar deze kan maximaal 700Mbps WAN aan en gebruikt SD kaartjes voor uitbreiding.
Welke kant zouden jullie op gaan?
Momenteel heb ik een fijne setup draaien van Unifi. USG, Cloud Key gen1, 8 poort PoE Switch en twee AP's. Nu vind ik de cloud key wel aan vervanging toe, zeker gezien ik wil uitbreiden richting Protect.
Ik kan dus twee dingen doen, ofwel een CloudKey Gen2 Plus aanschaffen,deze op de plek van de CloudKey en klaar. Ofwel, een UDM aanschaffen en de USG + cloudkey de deur uit doen.
De Dream Router is eventueel ook nog een optie, maar deze kan maximaal 700Mbps WAN aan en gebruikt SD kaartjes voor uitbreiding.
Welke kant zouden jullie op gaan?
// TODO: Schrijf een signature
Als jij, of iemand anders, zelf de connectors op de kabel heb gemonteerd zou ik zeker ook, als je dat nog niet gedaan hebt, even de kabel testen met een kabeltester. Kan de connectie in het wandpaneel zijn maar zou ook de connectie in de connector aan de andere kant kunnen zijn.Wicked-Game schreef op zaterdag 9 september 2023 @ 14:56:
[...]
Ik snap er ook geen bal van waarom die daar geen poe krijgt. Het netwerk ansich functioneert daar wel gewoon en ook behaald het de gewenste snelheden. Kabel merk is ook niet het issue aangezien een poe gestuurde camera op de garage het wel gewoon doet en daar was ruim 40m kabel voor nodig. Misschien toch afmontering utp wandpaneel dat het issue is.
Beste Tweakers,
Ik zit een beetje te experimenteren met de 5Ghz kanalen en de kanaalbreedte in mijn controller. We hebben 2 AP (AC-Lite) in huis. Eentje in de woonkamer, de andere op de overloop boven.
Ik maak gebruik van 40Mhz kanalen (medium transmit power). Hiermee heb ik prima dekking en een stabiele verbinding. Ik ben ook bekend dat dit hiermee de throughput beperkt is.
Dat laatste wil ik graag eens mee experimenteren. Als ik dit naar VHT80 wil zetten, dan kom ik eigenlijk al gauw uit op een DFS kanaal voor een van beide AP’s, wat ik liever niet doe. De AP’s beiden op hetzelfde 5Ghz kanaal zetten lijkt me ook geen optie (al heb ik dat bij wijze van test eens geprobeerd en ik merk eigenlijk geen opmerkelijke dingen?).
Ik ben benieuwd hoe anderen dit hebben aangepakt, aangezien ik veel posts zie waarin 5Ghz/VHT80/high aanbevolen wordt.
Kunnen beide AP’s op hetzelfde kanaal op transmit power medium, aangezien ze best wat van elkaar af zitten en er nog eens en verdiepingsvloer tussen zit?
Benieuwd naar jullie advies en tips.
Ik zit een beetje te experimenteren met de 5Ghz kanalen en de kanaalbreedte in mijn controller. We hebben 2 AP (AC-Lite) in huis. Eentje in de woonkamer, de andere op de overloop boven.
Ik maak gebruik van 40Mhz kanalen (medium transmit power). Hiermee heb ik prima dekking en een stabiele verbinding. Ik ben ook bekend dat dit hiermee de throughput beperkt is.
Dat laatste wil ik graag eens mee experimenteren. Als ik dit naar VHT80 wil zetten, dan kom ik eigenlijk al gauw uit op een DFS kanaal voor een van beide AP’s, wat ik liever niet doe. De AP’s beiden op hetzelfde 5Ghz kanaal zetten lijkt me ook geen optie (al heb ik dat bij wijze van test eens geprobeerd en ik merk eigenlijk geen opmerkelijke dingen?).
Ik ben benieuwd hoe anderen dit hebben aangepakt, aangezien ik veel posts zie waarin 5Ghz/VHT80/high aanbevolen wordt.
Kunnen beide AP’s op hetzelfde kanaal op transmit power medium, aangezien ze best wat van elkaar af zitten en er nog eens en verdiepingsvloer tussen zit?
Benieuwd naar jullie advies en tips.
[ Voor 9% gewijzigd door Yoshimi op 11-09-2023 18:40 ]
- RobertMe
- Registratie: Maart 2009
- Laatst online: 20:45
- Unifi
- Ubiquiti UniFi
- Ubiquiti
- Amplifi
- Netwerkaccessoires
- Netwerkapparatuur
- Ubiquiti UniFi AC HD
- Ubiquiti EdgeRouter X
- Ubiquiti EdgeRouter Lite 3-Poort Router
- Ubiquiti UniFi AC In-Wall
- Ubiquiti EdgeRouter Infinity
- Ubiquiti UniFi AC In-Wall Pro
- Ubiquiti EdgePoint Router
- Amplifi High Density WiFi Router
- Ubiquiti UniFi nanoHD
- Modems en routers
- Netwerk switches
- Amplifi High Density WiFi System (2 mesh points)
- Ubiquiti Cloud Gateway Max
- Accesspoints
- Ubiquiti UniFi AP-AC LITE
- Ubiquiti UniFi AP AC PRO
Why not? Als het werkt dan werkt het. De kanalen etc is niks mis mee, tenzij je naast een vliegveld woont. En dan moet het AP zelf, wettelijk / verplicht, wisselen naar een ander kanaal. Wat ook de UniFi APs dan ook doen en netjes gelogd wordt in de controller.Yoshimi schreef op maandag 11 september 2023 @ 18:37:
Als ik dit naar VHT80 wil zetten, dan kom ik eigenlijk al gauw uit op een DFS kanaal voor een van beide AP’s, wat ik liever niet doe.
Dat is het geval (MST). Eerder geprobeerd, best vaak radar events gehad en daardoor op ongeplande momenten verlies van de verbinding wanneer het kanaal verandert. Liever niet.RobertMe schreef op maandag 11 september 2023 @ 18:43:
[...]
Tenzij je naast een vliegveld woont. En dan moet het AP zelf, wettelijk / verplicht, wisselen naar een ander kanaal. Wat ook de UniFi APs dan ook doen en netjes gelogd wordt in de controller.
Is WiFi-6 dan misschien een optie voor me? Dan heb je veel meer niet-overlappende kanalen op 80Mhz.
- RobertMe
- Registratie: Maart 2009
- Laatst online: 20:45
- Unifi
- Ubiquiti UniFi
- Ubiquiti
- Amplifi
- Netwerkaccessoires
- Netwerkapparatuur
- Ubiquiti UniFi AC HD
- Ubiquiti EdgeRouter X
- Ubiquiti EdgeRouter Lite 3-Poort Router
- Ubiquiti UniFi AC In-Wall
- Ubiquiti EdgeRouter Infinity
- Ubiquiti UniFi AC In-Wall Pro
- Ubiquiti EdgePoint Router
- Amplifi High Density WiFi Router
- Ubiquiti UniFi nanoHD
- Modems en routers
- Netwerk switches
- Amplifi High Density WiFi System (2 mesh points)
- Ubiquiti Cloud Gateway Max
- Accesspoints
- Ubiquiti UniFi AP-AC LITE
- Ubiquiti UniFi AP AC PRO
Probeer evt ook eens met het ander AP. Ik heb een AP op zolder dat zo nu en dan radar detecteerde. AP op benedenverdieping deed dat niet en draait prima op een DFS kanaal.Yoshimi schreef op maandag 11 september 2023 @ 19:14:
[...]
Dat is het geval (MST). Eerder geprobeerd, best vaak radar events gehad en daardoor op ongeplande momenten verlies van de verbinding wanneer het kanaal verandert. Liever niet.
offtopic:
MST? Maastricht? Da's toch MAA, Maastricht Aachen Airport? Dat zal in ieder geval waarschijnlijk de radar zijn die "ik soms zag"
MST? Maastricht? Da's toch MAA, Maastricht Aachen Airport? Dat zal in ieder geval waarschijnlijk de radar zijn die "ik soms zag"
Is that so? Die frequenties zijn toch ook voornamelijk gereguleerd door de overheden? Kan mij niet indenken dat overheid voor een ander protocol ineens een breder frequentiegebied toestaat. * RobertMe heeft zelf dus (ook) geen U6. Of bedoel je 6e met ondersteuning voor 6GHz? Maar dat moeten de clients dan natuurlijk ook ondersteunen.Is WiFi-6 dan misschien een optie voor me? Dan heb je veel meer niet-overlappende kanalen op 80Mhz.
Country code op USA zetten dan krijg je een aantal niet-DFS kanalen rond 149 meen ik.Yoshimi schreef op maandag 11 september 2023 @ 19:14:
[...]
Dat is het geval (MST). Eerder geprobeerd, best vaak radar events gehad en daardoor op ongeplande momenten verlies van de verbinding wanneer het kanaal verandert. Liever niet.
Is WiFi-6 dan misschien een optie voor me? Dan heb je veel meer niet-overlappende kanalen op 80Mhz.
Ik gebruik alles op DFS, zit ook niet op een vluchtroute en ze wisselen nooit van kanaal.
Goede tip, daar heb ik eigenlijk nog niet aan gedacht, zal ik eens proberen. Maastricht Aachen Airport inderdaad. De kans is aannemelijkRobertMe schreef op maandag 11 september 2023 @ 19:22:
Probeer evt ook eens met het ander AP. Ik heb een AP op zolder dat zo nu en dan radar detecteerde. AP op benedenverdieping deed dat niet en draait prima op een DFS kanaal.
offtopic:
MST? Maastricht? Da's toch MAA, Maastricht Aachen Airport? Dat zal in ieder geval waarschijnlijk de radar zijn die "ik soms zag"
WiFi 6E inderdaad. Er zijn dan 6x80Mhz unieke kanalen beschikbaar: https://www.wi-fi.org/sit.../images/blog_20220118.png. Momenteel dus eigenlijk maar eentje, als je geen DFS wil toepassen. Goede tip #2 van je; de ondersteuning op het apparaat zelf. Vermoed dat een aantal apparaten dan afvallen hier thuis. Eens wat onderzoek naar doen.Is that so? Die frequenties zijn toch ook voornamelijk gereguleerd door de overheden? Kan mij niet indenken dat overheid voor een ander protocol ineens een breder frequentiegebied toestaat. * RobertMe heeft zelf dus (ook) geen U6. Of bedoel je 6e met ondersteuning voor 6GHz? Maar dat moeten de clients dan natuurlijk ook ondersteunen.
Dank je voor het meedenken
@Yoshimi aparte kanalen is beter maar beide accesspoints op hetzelfde kanaal kan ook beperkte impact hebben. Hangt er vooral vanaf hoeveel drukke clients je hebt.
Maar als dfs geen optie is dan is beide accesspoints op 80mhz waarsch wel sneller dan beide op 40 en uniek kanaal
Maar als dfs geen optie is dan is beide accesspoints op 80mhz waarsch wel sneller dan beide op 40 en uniek kanaal
CISSP! Drop your encryption keys!
Je kan het vermogen van de PoE Port uitlezen. Mijn UAP-IC-IW doet zo’n 4W, de U6Pro rapporteert ongeveer 7.RobertMe schreef op zondag 10 september 2023 @ 16:56:
[...]
De kans is niet klein dat ze veel/maximaal vermogen trekken. Die kans is juist best hoog. Trek de stekker maar eens uit de switch en steek die weer in. Dan gaat natuurlijk alles * plop * in een keer opstarten en zal jet verbruil hoger zijn.
Als de vermelde mogens de absoluut maximaal vermogens zijn (komende uit spec. sheet) zou het dus goed moeten gaan. Als het eigen gemeten vermogens zijn onder normaal gebruik dan zou ik er ook niet aan beginnen.
Hier ook een happy DFS gebruiker; als ik de netwerk RF scan doe per AP, dan komen altijd de DFS kanalen naar boven drijven als minst bezet (niet verrassend). Dus laat maar lekker gaan, ik heb er nooit gezeur mee. Een zeer enkele wisseling van kanaal maar dat is echt zelden. Ik lees dat probe request/response times, roaming en kanaalwisseling als negatief gezien worden maar ik heb er totaal geen slechte ervaring mee.stormfly schreef op maandag 11 september 2023 @ 19:35:
[...]
Ik gebruik alles op DFS, zit ook niet op een vluchtroute en ze wisselen nooit van kanaal.
"We're not computers, Sebastian. We're physical."
Nu ik de boel al een tijdje goed heb draaien, wil ik mij gaan wagen aan het aanmaken van VLAN's.
Nou wil het het LAN netwerk dat er nu is alleen nog blijven gebruiken als management VLAN, zoals vaak geadviseerd wordt hier. En als ik mij niet vergis, moet dat zelfs omdat je anders issues kan verwachten.
Nou wil ik beginnen met een VLAN met de naam LAN, alleen heeft het default netwerk al de naam LAN, die zou ik willen aanpassen naar Management, maar die naam is niet aan te passen. Iemand enig idee of daar toch een oplossing voor is? Of kan ik dan beter een andere naam nemen voor mijn nieuwe VLAN?
Nou wil het het LAN netwerk dat er nu is alleen nog blijven gebruiken als management VLAN, zoals vaak geadviseerd wordt hier. En als ik mij niet vergis, moet dat zelfs omdat je anders issues kan verwachten.
Nou wil ik beginnen met een VLAN met de naam LAN, alleen heeft het default netwerk al de naam LAN, die zou ik willen aanpassen naar Management, maar die naam is niet aan te passen. Iemand enig idee of daar toch een oplossing voor is? Of kan ik dan beter een andere naam nemen voor mijn nieuwe VLAN?
Namen zijn voor VLANs netwerktechnisch niet relevant. Maak ervan wat je wilt, dat is alleen voor jou om te weten wat de functie is.Phoolie schreef op woensdag 13 september 2023 @ 10:39:
Nu ik de boel al een tijdje goed heb draaien, wil ik mij gaan wagen aan het aanmaken van VLAN's.
Nou wil het het LAN netwerk dat er nu is alleen nog blijven gebruiken als management VLAN, zoals vaak geadviseerd wordt hier. En als ik mij niet vergis, moet dat zelfs omdat je anders issues kan verwachten.
Nou wil ik beginnen met een VLAN met de naam LAN, alleen heeft het default netwerk al de naam LAN, die zou ik willen aanpassen naar Management, maar die naam is niet aan te passen. Iemand enig idee of daar toch een oplossing voor is? Of kan ik dan beter een andere naam nemen voor mijn nieuwe VLAN?
Wat wel belangrijk is welke VLANs je als native en welke je als tagged gaat gebruiken.
In mijn geval heb ik vrijwel alles op een VLAN hangen, waarbij mijn management VLAN ID 500 heeft. VLAN 1, die over het algemeen als standaard/native aangegeven wordt, heb ik helemaal niet in gebruik zelfs.
Dit is expres, zodat als ik een apparaat aansluit op mijn switch, er gewoon niks gebeurd. De interface moet expliciet in een tagged VLAN gezet worden (access) om bruikbaar te zijn.
Kia E-Niro 2019 Executiveline. OTGW/HA Enthousiasteling.
Als je dit vanuit security oogpunt doet is het een onzin methode: schakel in de configuratie de ongebruikte poorten uit en je hebt hetzelfde effect...Dutchess_Nicole schreef op woensdag 13 september 2023 @ 10:45:
[...]
Namen zijn voor VLANs netwerktechnisch niet relevant. Maak ervan wat je wilt, dat is alleen voor jou om te weten wat de functie is.
Wat wel belangrijk is welke VLANs je als native en welke je als tagged gaat gebruiken.
In mijn geval heb ik vrijwel alles op een VLAN hangen, waarbij mijn management VLAN ID 500 heeft. VLAN 1, die over het algemeen als standaard/native aangegeven wordt, heb ik helemaal niet in gebruik zelfs.
Dit is expres, zodat als ik een apparaat aansluit op mijn switch, er gewoon niks gebeurd. De interface moet expliciet in een tagged VLAN gezet worden (access) om bruikbaar te zijn.
Let op:
Dit topic is alleen bedoeld voor het bespreken van ervaringen van Ubiquiti Netwerkapparatuur! Protect and Access horen daar niet bij.
Andere onderwerpen horen thuis in:
- Aankoopadvies: [Ubiquiti-apparatuur] Aankoopadvies & Discussie
- IPTV: [Ubiquiti & IPTV] Ervaringen & Discussie
- Deurbel: [Ubiquiti UniFi Protect G4 Doorbell] Ervaringen & Discussie
- Unifi Access: [Ubiquiti UniFi Acces] Ervaringen & Discussie
- Unifi Protect: [UniFi Protect] Ervaringen en Discussies
Gebruik als laatste eerst de search voordat je een vraag stelt. Veel vragen komen telkens terug en de antwoorden zijn dus terug te vinden.
Dit topic is alleen bedoeld voor het bespreken van ervaringen van Ubiquiti Netwerkapparatuur! Protect and Access horen daar niet bij.
Andere onderwerpen horen thuis in:
- Aankoopadvies: [Ubiquiti-apparatuur] Aankoopadvies & Discussie
- IPTV: [Ubiquiti & IPTV] Ervaringen & Discussie
- Deurbel: [Ubiquiti UniFi Protect G4 Doorbell] Ervaringen & Discussie
- Unifi Access: [Ubiquiti UniFi Acces] Ervaringen & Discussie
- Unifi Protect: [UniFi Protect] Ervaringen en Discussies
Gebruik als laatste eerst de search voordat je een vraag stelt. Veel vragen komen telkens terug en de antwoorden zijn dus terug te vinden.