Kun je je vraag toelichten?t.oswald schreef op woensdag 21 februari 2024 @ 11:40:
Nog iemand tips voor het vervangen van de anode?
Wil je de anode vervangen?
Kun je je vraag toelichten?t.oswald schreef op woensdag 21 februari 2024 @ 11:40:
Nog iemand tips voor het vervangen van de anode?
Ja,100 liter vatmontebaldo55 schreef op woensdag 21 februari 2024 @ 17:03:
[...]
Kun je je vraag toelichten?
Wil je de anode vervangen?
WH-MDC05H3E5, 5600 Wp zonnepanelen, 2 infrarood bad- en werkkamer, SWW Auer Edel water 100L, Daikin 2MXM50M9 airco met FTXM35N en FTXM20N
?? Ja, vervangen anode. Daarom mijn vraag.montebaldo55 schreef op woensdag 21 februari 2024 @ 19:11:
Helder.
Dacht dat je de anode vervangen wou
WH-MDC05H3E5, 5600 Wp zonnepanelen, 2 infrarood bad- en werkkamer, SWW Auer Edel water 100L, Daikin 2MXM50M9 airco met FTXM35N en FTXM20N
Misschien wordt het element bedoeld…?montebaldo55 schreef op woensdag 21 februari 2024 @ 20:35:
Snap het nog niet.
Een Edel Auer en anode vervangen???
[ Voor 71% gewijzigd door montebaldo55 op 21-02-2024 21:09 ]
De kleintjes (100l en 80l) hebben een emaille vat en geen rvs vat. En die hebben dus wel een anode.montebaldo55 schreef op woensdag 21 februari 2024 @ 20:35:
Snap het nog niet.
Een Edel Auer en anode vervangen???
droogworst - rookworst - leverworst - salamiworst - knakworst - bokworst - boterhammenworst
Ik ben ook benieuwd of iemand al ervaring heeft met het verwisselen van de anode van de Auer Edel eau?Wuursj schreef op woensdag 21 februari 2024 @ 20:50:
[...]
De kleintjes (100l en 80l) hebben een emaille vat en geen rvs vat. En die hebben dus wel een anode.
[ Voor 14% gewijzigd door Chris499 op 21-02-2024 23:25 ]
Idem. En vraag over het leeg laten lopen via de Duco inlaatcombinatie, ben de handleiding kwijt.Chris499 schreef op woensdag 21 februari 2024 @ 23:20:
[...]
Ik ben ook benieuwd of iemand al ervaring heeft met het verwisselen van de anode van de Auer Edel eau?
Ik heb de nieuwe anodes klaar liggen. Maar zie er tegenop om ze te vervangen (2 boilers). Boilers staan inmiddels al 4 jaar in gebruik zonder anode te vervangen.
Vraag me dus af hoe snel de anodes verslijten. Lastig om zelf na te gaan aangezien de vaten dan leeg gemaakt moeten worden en van hun plek af gehaald moeten worden.
WH-MDC05H3E5, 5600 Wp zonnepanelen, 2 infrarood bad- en werkkamer, SWW Auer Edel water 100L, Daikin 2MXM50M9 airco met FTXM35N en FTXM20N
Heb je geen aparte leegloop?t.oswald schreef op donderdag 22 februari 2024 @ 18:28:
[...]
Idem. En vraag over het leeg laten lopen via de Duco inlaatcombinatie, ben de handleiding kwijt.
PV; 4.050kW op Z-W, 1.215kW Z-O, douchen met Auer Edel Eau 200L , verwarming met Vaillant VWL 55/6
Het ik-wil-een-warmtepomp FAQ topic- '23 MG5, douchen met wtw en Auer Edel Eau, verwarming met Vaillant Arotherm Plus.
Maar hoeveel gaat er dan doorheen als de Auer uitstaat? 12 meter dunnere leiding met nog een stilstaande pomp erin versus 10 cm bredere leiding? Ik kan het niet berekenen, maar gok dat dit door het cv water als bypass wordt gezien waardoor er maar een fractie de afslag naar de Auer neemt?Tony71 schreef op donderdag 1 februari 2024 @ 14:03:
[...]
De boiler zit bij mij op de retour van de warmtepomp met een lus. Echter deze lus staat altijd open. Ook als de boiler niet draait. Als de boiler niet draait, zet ik deze lus dicht.
De lus staat open als boiler loopt en dicht als boiler niet loopt.
Waarom altijd open laten staan en de retour extra laten afkoelen via die lus.
[ Voor 4% gewijzigd door Tony71 op 06-03-2024 10:28 ]
![]() | ![]() |
:strip_exif()/f/image/3L6z5ihPvXU0T1MKfyjRmWZm.jpg?f=fotoalbum_large)
:strip_exif()/f/image/vEsXqVyjAajx5KzF20yoDASz.jpg?f=fotoalbum_large)
:strip_exif()/f/image/KEdbh1wFOTPIw1xMfrD3fl0I.jpg?f=fotoalbum_large)
PV; 4.050kW op Z-W, 1.215kW Z-O, douchen met Auer Edel Eau 200L , verwarming met Vaillant VWL 55/6
[ Voor 39% gewijzigd door beestemans op 26-03-2024 14:57 ]
Inventum Modul AIR ALL-E, METRO Microbooster V 190, Misubishi PUHZ-W50VHAR2
Het lijkt mij eigenlijk wel logisch dat die splitpennen met dopjes daar zitten om (na transport) verwijderd te worden, waarom anders met splitpennen die je er zo makkelijk uit kunt trekken?Ja die splitpennen zitten aan de drie voetjes van de compressor. Splitpennen eruit schuiven en grijze doppen eraf en klaar.
Interessante informatie. Het sediment kan inderdaad geen kwaad. Dat is biologisch afbreekbaar. Dat zit ook in de drinkwater distributieleidingen en kan er uit worden gespoeld door snelheid in de leiding te creëeren (spuien).Bart_Denon schreef op dinsdag 26 maart 2024 @ 14:17:
Hier weer een update(tje) van mijn project: doet ie het of doet ie het niet..
Knoopje doorgehakt en een behoorlijke dopsleutel 54 gekocht met een 3/4'' x 1/2" verloop. Element ging zonder zeuren los en had t vat eerder al goed leeg gekregen, omdat blijkbaar bij mij de koudwaterslang op de bodem van t vat ligt (mazzel?).
De bevindingen tot nu toe:
Het element:
[Afbeelding] [Afbeelding]
En binnen in t vat ligt er over de hele bodem een vieze drap, wat lijkt op een soort vliegroest...(Blijkbaar sediment)
[Afbeelding]
[Afbeelding]
Dopsleutel 54 met verloop
[Afbeelding]
Het element, moet dus sowieso vervangen worden, dat is zo klaar als een klontje.
Het lassen van de warmwater aansluiting is dan de volgende stap en als dat kan en gelukt is dan de tank doorspoelen (ik denk maar buiten met de tuinslang oid)
Daarna alles weer monteren en kijken of we alles weer kunnen assembleren.
Oja mocht iemand de dop 54 willen gebruiken, PM me even dan kan je hem altijd bij me ophalen.
[ Voor 3% gewijzigd door Bart_Denon op 30-03-2024 08:48 ]
PV; 4.050kW op Z-W, 1.215kW Z-O, douchen met Auer Edel Eau 200L , verwarming met Vaillant VWL 55/6
Splitpennen verwijderen staat indd niet in de handleiding, maar de meeste hier halen er goede resultaten mee mbt geluidsreductie.DEESSE schreef op donderdag 28 maart 2024 @ 18:26:
Dag, ik heb de Auer Edel 150l nu enkele maanden draaien.
Hij hangt op een zoldertje boven de keuken aan de (buiten)muur met de bijgeleverde beugels.
vanaf het begin maakt ie ter plekke dus naast de boiler weinig geluid maar door het hele huis hoor ik zwaar resonantie gebrom (alsof een oude vrachtwagen met stationaire motor voor de deur staat).
Niet overal in huis maar op de ene plek best wel hard en 2 meter verderop niets! Helaas horen we het ook als we in bed liggen. Bloed iritant!
Wat ik heb gedaan om het gebrom kwijt te komen:Dit alles levert nog steeds onvoldoende resultaat op.
- 
- Ik heb de tijdschakeling zo gezet dat hij 's nachts niet meer werkt. Helpt wel maar ik heb ook al tweemaal lauw water gehad de volgende ochtend.
- Bij de motor bleken enkele van de koperen leidingen tegen het stalen omhulsel van de printplaat aan te trillen. Die heb ik iets weggebogen. Scheelde iets.
- Ik heb de muurbeugels zo aangepast dat de hele boiler op 4 trillingsdempers hangt. Het gebrom blijft maar is in de woning van plek verschoven.
- Aanvullend heb ik een beugel aan de muur bevestigd waarop de bodem van de boiler met rubbers rust. Geen verschil.
- Als laatste heb ik de beugel weer verwijderd en de boiler deels ook op de houten vloer laten rusten, met rubbers ertussen. (de boiler is te zwaar om volledig op de houten balken te zetten)
Ik kan me er niet aan onttrekken dat het probleem ontstaat bij de drie voetjes van de compressor.
De silentblocs onder de voetjes zijn zo gruwelijk vast aangetrokken dat het erop lijkt dat de ijzeren voetjes gewoon contact maken met de bodem waarop ze gemonteerd zitten.
nu lees ik in een van de posts op 25 april 2023 21:41 het volgende:
[...]
Het lijkt mij eigenlijk wel logisch dat die splitpennen met dopjes daar zitten om (na transport) verwijderd te worden, waarom anders met splitpennen die je er zo makkelijk uit kunt trekken?
graag jullie mening of dit inderdaad straffeloos kan, bij voorbaat dank.
PV; 4.050kW op Z-W, 1.215kW Z-O, douchen met Auer Edel Eau 200L , verwarming met Vaillant VWL 55/6
Inventum Modul AIR ALL-E, METRO Microbooster V 190, Misubishi PUHZ-W50VHAR2
Volgens mij gaat het 150l model tot 55 graden op de compressor. Vraag me niet waarom...Gramser schreef op maandag 8 april 2024 @ 08:27:
8 uur, om het instellen van de tijd nog wat ingewikkelder te maken? Ik vond 12 uur verzetten al hoogst verwarrend omdat die rare interface de dag vanaf 00:00 tot 24:00 vol wil maken![]()
Oh, en je weet dat het op zich voldoende is om de anti-legionellarun te doen met de 60 graden die de compressor kan maken? Op die manier springt het element nooit aan, als je hem op de eco-stand hebt staan. Ik doe dat met mijn 270l vat, een 200l vat zal zelfs nog sneller ververst zijn. Maar naar meer dan 60 graden verwarmen kan natuurlijk persoonlijke voorkeur zijn.
Over een dag of 10 heb ik de Auer een jaar. Ik steven nu af op een jaarverbruik van zo'n 450kWh.
28 x AUO SunBravo + Fronius Symo 10.0 + Mitsubishi Zubadan 8kw om de stroom weer op te maken...
Misschien vanwege de hoeveelheid R290 in het systeem?hesselbeertje schreef op maandag 8 april 2024 @ 08:58:
[...]
Volgens mij gaat het 150l model tot 55 graden op de compressor. Vraag me niet waarom...
![]() | ![]() |
:strip_exif()/f/image/p9vYf5zvTVKHqIk0k83qEH91.jpg?f=fotoalbum_large)
:strip_exif()/f/image/L5hxK2DcHHFc0mBUIrMuEspe.jpg?f=fotoalbum_large)
PV; 4.050kW op Z-W, 1.215kW Z-O, douchen met Auer Edel Eau 200L , verwarming met Vaillant VWL 55/6
Inventum Modul AIR ALL-E, METRO Microbooster V 190, Misubishi PUHZ-W50VHAR2
Bedankt voor deze informatie.Bart_Denon schreef op donderdag 2 mei 2024 @ 12:48:
Hoi allemaal,
Hier weer even een update van mijn lopende Edel Eau project;
Eindelijk(!) heb ik de aansluiting laten lassen:
[Afbeelding] [Afbeelding]
Het vat is van 'laagwaardiger' RVS begreep ik van de lasser. Ze hebben eerst geprobeerd met koper maar dat hield niet, dus toch volledig met RVS gelast.
Tijdens lassen en hitte toevoeging is de plastic slang die in de pijp zat gesneuveld, dus die zit er niet meer in..
Ik vermoed dat dat geen kwaad kan..
Verder heb ik eindelijk ook een passend 1200W element kunnen krijgen.
Hij is qua afmeting iets korter maar verder wel passend. Hier zit ook een anode op vastgeschroefd.
Heeft t nut om die erop te laten denken jullie of liever eraf?
Iemand ervaring mee?
[Afbeelding]
[Afbeelding]
Verder heb ik t vat gespoeld buiten boven de put en is er wat van het sediment weg en vies gesmolten plastic wat erin lag...
Dus nu langzamerhand de opbouw.....
Inmiddels ook al een vervangende 24V circulatiepomp binnen mocht de originele het niet meer doen...
Wordt vervolgd!
Er zit standaard geen Anode in de 200L en 270L RVS vaten. Dus vroeg me af of het zin heeft ja/nee.beestemans schreef op vrijdag 3 mei 2024 @ 14:11:
Anode kan geen kwaad. Twee anodes is niet nodig, dus als je vat er al één heeft kan je die apart leggen om later erin te doen wanneer de andere versleten is
PV; 4.050kW op Z-W, 1.215kW Z-O, douchen met Auer Edel Eau 200L , verwarming met Vaillant VWL 55/6
Ik zou de anode er persoonlijk wel in doen. In het bijzonder omdat het laagwaardiger RVS betreft. Ook RVS roest door andere factoren van buitenaf en tasten het oppervlak van RVS aan.Bart_Denon schreef op zaterdag 4 mei 2024 @ 10:05:
[...]
Er zit standaard geen Anode in de 200L en 270L RVS vaten. Dus vroeg me af of het zin heeft ja/nee.
Mijn gevoel zegt deze weg te laten, omdat het affabriek ook niet toegepast was..
Als t geen kwaad kan en eventueel rest corrosie toch kan aantrekken misschien ook wel een idee om het te doen.
[ Voor 4% gewijzigd door Chris499 op 04-05-2024 11:57 ]
In dit geval is het bijzonder dat er geen inzit. Ik zou hem plaatsen, blijft het vat alleen maar beter van.Bart_Denon schreef op zaterdag 4 mei 2024 @ 10:05:
[...]
Er zit standaard geen Anode in de 200L en 270L RVS vaten. Dus vroeg me af of het zin heeft ja/nee.
Mijn gevoel zegt deze weg te laten, omdat het affabriek ook niet toegepast was..
Als t geen kwaad kan en eventueel rest corrosie toch kan aantrekken misschien ook wel een idee om het te doen.
Inventum Modul AIR ALL-E, METRO Microbooster V 190, Misubishi PUHZ-W50VHAR2
![]() |
PV; 4.050kW op Z-W, 1.215kW Z-O, douchen met Auer Edel Eau 200L , verwarming met Vaillant VWL 55/6
Het ik-wil-een-warmtepomp FAQ topic- '23 MG5, douchen met wtw en Auer Edel Eau, verwarming met Vaillant Arotherm Plus.
[ Voor 8% gewijzigd door Wuursj op 17-05-2024 09:31 ]
droogworst - rookworst - leverworst - salamiworst - knakworst - bokworst - boterhammenworst
Inventum Modul AIR ALL-E, METRO Microbooster V 190, Misubishi PUHZ-W50VHAR2
Wat is “het plakkende relais”? Iets specifiek voor de Auer?Wuursj schreef op vrijdag 17 mei 2024 @ 09:30:
Ja het blijft toch een beetje hanessen die aparaten. Hier van de week het bekende plakkende relais na een half jaar dus maar snel zo'n NTC er tussen gezet . Ik vraag me af hoeveel mensen dit ding hebben zonder weet hier van.
Het is dat ik momenteel geen plek heb maar dit klinkt wel erg aanlokkelijk om een berg reserve onderdelen te hebben..
[Afbeelding]
Ja, het relais dat de pomp en de ventilator inschakelt, lijkt daar niet helemaal geschikt voor te zijn en brandt in waardoor ie kan blijven plakken waardoor de pomp en ventilator blijven lopen als de compressor uit is. Zie verderop in de topic, ook voor een (preventieve) fixGramser schreef op vrijdag 17 mei 2024 @ 12:28:
[...]
Wat is “het plakkende relais”? Iets specifiek voor de Auer?
[ Voor 4% gewijzigd door Wuursj op 17-05-2024 13:05 ]
droogworst - rookworst - leverworst - salamiworst - knakworst - bokworst - boterhammenworst
deze post uit eind 2021 laat eentje zien met het extra relais dus de jouwe zou het kunnen hebben:Gramser schreef op vrijdag 17 mei 2024 @ 13:53:
Mijne is nu een jaar oud - iets zegt me dat ik niet “de nieuwste” heb…

[ Voor 12% gewijzigd door Wuursj op 17-05-2024 14:06 ]
droogworst - rookworst - leverworst - salamiworst - knakworst - bokworst - boterhammenworst
Zat net even snel terug te zoeken en kwam er achter dat ik dat extra relais wel heb. Maar bij mij is het een oranje gevalWuursj schreef op vrijdag 17 mei 2024 @ 14:03:
[...]
deze post uit eind 2021 laat eentje zien met het extra relais dus de jouwe zou het kunnen hebben:
[Afbeelding]
Mijne heb ik in 2020 gekocht en had het niet maar was ook oude voorraad.
Maar het is snel te zien of je dat extra relais hebt en anders snel voor een paar euro zo'n NTC en wago klem halen. Relais los solderen is een pak meer werk... al zou dat bij jouw misschien nog garantiewerk zijn.
[ Voor 26% gewijzigd door Gramser op 17-05-2024 14:23 ]
PV; 4.050kW op Z-W, 1.215kW Z-O, douchen met Auer Edel Eau 200L , verwarming met Vaillant VWL 55/6
PV; 4.050kW op Z-W, 1.215kW Z-O, douchen met Auer Edel Eau 200L , verwarming met Vaillant VWL 55/6
PV; 4.050kW op Z-W, 1.215kW Z-O, douchen met Auer Edel Eau 200L , verwarming met Vaillant VWL 55/6
Ja die vond ik ook interessant, vooral omdat 200 liter op sommige dagen toch wat krap is, sinds de wasmachine ook aan de WP boiler hangt. Maar ik kom hem net niet kwijt qua hoogte onder de WTW unitBart_Denon schreef op vrijdag 17 mei 2024 @ 17:52:
Dit is ook wel leuke trouwens, ff nieuwe printplaat of hooguit wat elektra componenten en vlammen maar.
https://link.marktplaats....tm_campaign=socialbuttons
droogworst - rookworst - leverworst - salamiworst - knakworst - bokworst - boterhammenworst
Bedankt voor je reactie! Ik heb de importeur een e-mail verzonden en hou je op de hoogte.Bart_Denon schreef op dinsdag 21 mei 2024 @ 11:55:
@Chris499
Tjeetje hey! Hier zijn toch geen woorden voor...
Wat ontzettend balen, met name de lekkende boiler, wat duidelijk ergens onder de mantel vandaan komt....
Aangezien de verkopende partij niet meer bestaat / failliet is kun je je volgens mij gewoon melden bij de importeur, in dit geval is dat ACR https://www.acr.nl/contact
Ik heb ze weleens gesproken en ondanks dat ik een grijs geĂŻmporteerde boiler heb, waren ze wel bereikbaar en wilde ze meedenken.
Op de 150L zit toch ook 5 jaar garantie op het vat? Zoja, zou ik dat meteen goed uitzoeken en meteen aansturen op volledige vervanging, dit kan echt niet de bedoeling zijn en je hebt het al meteen mooi in beeld gebracht want die foto's en video's liegen er niet om.
Succes met de afwikkeling!!
Ik heb hier momenteel een 200L lucht/water model staan die het heel goed doet op het element, mocht je back-up nodig hebben, DM me even.
Ik heb een 100l, dus een ander verhaal.Chris499 schreef op woensdag 22 mei 2024 @ 08:02:
[...]
Bedankt voor je reactie! Ik heb de importeur een e-mail verzonden en hou je op de hoogte.
@t.oswald : Als ik het goed begrepen had heb je ook plannen om de anode te vervangen. Ik raad je aan om daar voorlopig even mee te wachten tot er meer duidelijkheid is vanuit mijn kant.
WH-MDC05H3E5, 5600 Wp zonnepanelen, 2 infrarood bad- en werkkamer, SWW Auer Edel water 100L, Daikin 2MXM50M9 airco met FTXM35N en FTXM20N
Het 100L vat heeft toch ook staal en een anode? Behalve dat die iets kleiner is heeft hetzover ik weet dezelfde techniek. Ik kan me vergissen?
Wat ik zo op de foto zie, is het geen roest vanuit het vat maar eerder ijzer wat meekomt met het drinkwater in combinatie met kalk. Dat is niet schadelijk voor het vat, al ziet het er vreemd uit. Qua lekkage zal je verder moeten zoeken, helaas... Is altijd erg jammer als er problemen zijn!Chris499 schreef op dinsdag 21 mei 2024 @ 08:48:
In 2019 heb ik 2 keer een Auer Edel eau 150L vat gekocht bij Warmtepomp-online.com. Helaas is deze website niet meer actief en komt mijn e-mail niet aan die ik naar ze stuur.
De vaten zijn van staal gemaakt en hebben een opoffering anode die periodiek vervangen dient te worden.
Afgelopen zaterdag heb ik de anode vervangen. Tot mijn verbazing was de anode nog in prima staat. Echter was het vat roestig van binnen wat absoluut niet de bedoeling kan zijn. Nadat de anode vervangen was heb ik het vat weer dicht gemaakt. Op het moment van vullen begon het vat aan de onderkant te lekken. Daarom is het vat onbruikbaar geworden en heb ik het vat opnieuw moeten laten leeg lopen en af moeten koppelen.
De volgende vragen heb ik aan de importeur en/ of leverancier:
1. Hoe kan het dat de anode niet is gaan roesten, maar het vat? Dit lijkt op een ontwerpfout.
2. Waarom komt er water uit de onderkant van het vat en hoe kan dit opgelost worden?
Heeft er iemand hier een idee hoe ik in contact kan komen met de importeur of de leverancier?
Foto opoffering anode
Foto roest in vat
Video roest in vat
Video lekkende boiler
Inventum Modul AIR ALL-E, METRO Microbooster V 190, Misubishi PUHZ-W50VHAR2
Gietijzeren drinkwaterleidingen kunnen 100 jaar mee gaan, al zijn ze dan van binnen wel gecementeerd. Het is voor mij op dit moment een vraag waarom het vat lek is. De lekkage lijkt niet vanuit de pakking te komenbeestemans schreef op donderdag 23 mei 2024 @ 10:02:
[...]
Wat ik zo op de foto zie, is het geen roest vanuit het vat maar eerder ijzer wat meekomt met het drinkwater in combinatie met kalk. Dat is niet schadelijk voor het vat, al ziet het er vreemd uit. Qua lekkage zal je verder moeten zoeken, helaas... Is altijd erg jammer als er problemen zijn!
:fill(white):strip_exif()/f/image/IAel43Y1G95xzJyLbhYmH5a0.png?f=user_large)
:fill(white):strip_exif()/f/image/RcyaJat4jkK90eVjsV9ksDdS.png?f=user_large)
:fill(white):strip_exif()/f/image/TzWo7pHpQ4Hg7JZtehbnz6hE.png?f=user_large)
Ik zat eens naar jouw verbruikcijfers te kijken en het valt me op dat ik dubbel zo hoog zit.wizzopa schreef op donderdag 19 september 2019 @ 21:37:
Voor een overzicht van water en stroom verbruik over 20 maanden.
https://docs.google.com/s...sAYLELUVb9Mwt4uY/htmlview
Mijn Atlantic mag gebruikmaken van de lucht uit de MV en heeft in de oude cv/mv pijp een uitwisseling van temperatuur. Om die reden zal de aanzuig temperatuur in de koude periode tussen de 6 en 8 graden boven de buiten temperatuur zijn.Maartinho schreef op woensdag 14 augustus 2024 @ 19:01:
[...]
Ik zat eens naar jouw verbruikcijfers te kijken en het valt me op dat ik dubbel zo hoog zit.
Ik heb 3x lucht lucht warmtepomp als verwarming en gebruik de auer als tapwater. Ik heb een 270l vat en hoe gebruik ik alles uit met 3 man (kind van 2.5). Ik heb hem wel op 60 graden. Staan.
Kun jij delen wat voor setup je hebt en hoeveel mensen er gebruik van maken? Ben wel benieuwd waar het verschil in zit.
PV- 8530Wp..... SWW- Atlantic 200….. WP- Daikin 3,5kW….. Foto’s.....
Nou ik denk dat ik ook aan een nieuwe wpb Auer edel 200 ltr air mag,Djurre schreef op zondag 17 november 2024 @ 13:15:
Beste techneuten,
Ik heb de auer air 270 liter. Na twee jaar begon deze te lekken. Oorzaak bleek dat de dempende ondervloer langzaam ingedrukt werd door de 300 kilo. Daardoor is deze ietsje pietsje heeel minimaal scheef is komen te staan. Het condenswater werd daardoor niet afgevoerd en komt dan in de ruimte te staan waar ook een print zit. (Lekker ontwerp). Dus pootje iets bijgesteld, stekker eruit en alles droog/schoongemaakt. Nu steek ik de stekker er weer in en knippert het ledje op de hoofdprint. Het display komt ook niet meer bij.
Iemand enig idee wat het knipperende rode ledje betekent? Of ervaring hiermee?
[ Voor 9% gewijzigd door Gramser op 27-11-2024 16:45 ]
Kijk dat is het echte tweaken. Ben je al wat verder gekomen?thomasssso schreef op maandag 10 juni 2024 @ 21:39:
Na contact met @montebaldo55 kom ik erachter dat het niet echt mogelijk is om de interne temperaturen makkelijk uit te lezen. Er is hier meer interesse voor op het forum, maar nog niet echt een oplossing.
Een mooie uitdaging voor een Tweaker om te kijken of we het kunnen hacken!
.....
:strip_exif()/f/image/NhdjQNa1FyFijCUiBAUIyTfR.jpg?f=fotoalbum_large)
[ Voor 103% gewijzigd door thomasssso op 17-12-2024 17:21 ]
DeWarmte 8,3 kW - Auer Edel Eau 270L - Enphase 7820 Wp - 2x MT 5.12 kWh - Zappi V2.1 - Tesla Model 3 LR AWD - BMW 120i M-sport Pro Misano Blauw
Wat @Gramser zegt, bij mij draait ie nu ruim 1,5 jaar probleemloos (april 2 jaar). Heb zelf dus nog niets gemerkt van storingen of dingen die kapot gaan. Maar verhalen erover maken je wel onzeker, als diezelfde verhalen al rondgingen voor mijn aanschaf weet ik niet of ik het ook had gedaan. Ik had hem overigens al bijna een jaar eerder gekocht dan de uiteindelijke installatiedatum.jevin20 schreef op donderdag 9 januari 2025 @ 17:59:
Ik ben me inmiddels ook aan het verdiepen in de Auer Edel Eau (270L). Ik wilde in eerste instantie een Air, toen was ik het uitzoekwerk beu (naast alle andere klussen die ik in onze aanstaande woning moet doen) en koos ik voor de Pomp T van DeWarmte (dus de volledige all electric oplossing), om vervolgens te concluderen dat ik zoveel leidingwerk zelf moet doen dat ik net zo goed zelf een warmtepompboiler kan installeren.
Al met al dus: De Auer Edel Eau. Zijn er mensen hier die bij een nieuwe keuze iets anders zouden kiezen?
Vervolgens: wat wordt er meegeleverd? Is dit alleen de aansluitmodule?
[Afbeelding]
[ Voor 14% gewijzigd door jurjen_g op 09-01-2025 19:21 ]
:strip_exif()/f/image/jalPRxlLoRe3QmY4MqkIrb8d.png?f=user_large)
DeWarmte 8,3 kW - Auer Edel Eau 270L - Enphase 7820 Wp - 2x MT 5.12 kWh - Zappi V2.1 - Tesla Model 3 LR AWD - BMW 120i M-sport Pro Misano Blauw
Inlaatcombinatie is heeeeel belangrijk, water wordt warm in de boiler en zet dus uit tijdens verwarmen, als de druk niet weg kan dan vervormd of scheurt zelfs het vat. In plaats van een Naast een inlaatcombinatie mag optioneel ook een sanitair expansievat, maar dat is in Nederland niet gebruikelijk. Vermoedelijk moet je als je expansievat hebt alsnog een inlaatcombinatie voor de zekerheid erbij hebben als ik het antwoord van @Proton_ lees.jevin20 schreef op donderdag 9 januari 2025 @ 19:00:
Hier gelijk op verder bordurende....:
[Afbeelding]
Ik begrijp enkele dingen in dit overzicht niet, en dat is een gebrek aan kennis dus laat me heel alsjeblieft
1. Er moet een overdrukventiel (ik denk gelijk maar een inlaatcombinatie nemen?) op de koudwater aanvoer naar de pomp, maar die moet ingesteld worden op 6 bar. Volgens internet is de gemiddelde waterdruk in nederland 2,2 bar... Is zo'n overdrukventiel ĂĽberhaupt noodzakelijk dan? Ik begrijp dat deze er op hoort, en dat dit eveneens bij de CV ketel erop zit, maar ik ben benieuwd
2. Volgens dit schema moet er een expansievat(7) op de koudwater aanvoer? Ik dacht dat een expansievat alleen voor het CV systeem gebruikt werd?
3. Waarom moet er een aftappunt (9) op de koudwater aanvoer? Of wat voor tappunt is dit?
4. Waarom moet er volgens dit schema een aansluiting tussen koud en warm water met mengventiel? Of bedoelen ze hier gewoon de thermostaat op je kraan mee?
5. Moet er nog een vuilafscheider ergens in het CV circuit? Hoe hebben jullie dit gedaan.
Dank beste Tweakers voor jullie hulp en tijd.
[ Voor 6% gewijzigd door jurjen_g op 09-01-2025 19:16 ]
[ Voor 7% gewijzigd door Proton_ op 09-01-2025 19:13 ]
Het ik-wil-een-warmtepomp FAQ topic- '23 MG5, douchen met wtw en Auer Edel Eau, verwarming met Vaillant Arotherm Plus.
[ Voor 16% gewijzigd door Wuursj op 09-01-2025 19:54 ]
droogworst - rookworst - leverworst - salamiworst - knakworst - bokworst - boterhammenworst
[ Voor 34% gewijzigd door jevin20 op 09-01-2025 20:07 ]
DeWarmte 8,3 kW - Auer Edel Eau 270L - Enphase 7820 Wp - 2x MT 5.12 kWh - Zappi V2.1 - Tesla Model 3 LR AWD - BMW 120i M-sport Pro Misano Blauw
Het ik-wil-een-warmtepomp FAQ topic- '23 MG5, douchen met wtw en Auer Edel Eau, verwarming met Vaillant Arotherm Plus.
SWW. Retourleiding cv is sowieso meerlagenbuis 26mm.Proton_ schreef op donderdag 9 januari 2025 @ 22:26:
@jevin20 voor het warmtebron- of SWW deel?
SWW zou ik met 2x een meter epdm rvs flexbuis doen.
DeWarmte 8,3 kW - Auer Edel Eau 270L - Enphase 7820 Wp - 2x MT 5.12 kWh - Zappi V2.1 - Tesla Model 3 LR AWD - BMW 120i M-sport Pro Misano Blauw
Het ik-wil-een-warmtepomp FAQ topic- '23 MG5, douchen met wtw en Auer Edel Eau, verwarming met Vaillant Arotherm Plus.
Top thanks.Proton_ schreef op vrijdag 10 januari 2025 @ 08:18:
@jevin20 Als je bij je favo webshop zoekt op "EPDM slang haaks 3/4 x 100cm" vind je vast iets handigs. Nog een tip: de warmwaterkant moet ivm einrohrzirkulation eerst iets van 15 cm naar beneden afbuigen (met koperbuis meer).
[ Voor 6% gewijzigd door jevin20 op 10-01-2025 20:45 ]
DeWarmte 8,3 kW - Auer Edel Eau 270L - Enphase 7820 Wp - 2x MT 5.12 kWh - Zappi V2.1 - Tesla Model 3 LR AWD - BMW 120i M-sport Pro Misano Blauw
Het ik-wil-een-warmtepomp FAQ topic- '23 MG5, douchen met wtw en Auer Edel Eau, verwarming met Vaillant Arotherm Plus.
DeWarmte 8,3 kW - Auer Edel Eau 270L - Enphase 7820 Wp - 2x MT 5.12 kWh - Zappi V2.1 - Tesla Model 3 LR AWD - BMW 120i M-sport Pro Misano Blauw
DeWarmte 8,3 kW - Auer Edel Eau 270L - Enphase 7820 Wp - 2x MT 5.12 kWh - Zappi V2.1 - Tesla Model 3 LR AWD - BMW 120i M-sport Pro Misano Blauw

[ Voor 53% gewijzigd door Wuursj op 13-01-2025 10:04 ]
droogworst - rookworst - leverworst - salamiworst - knakworst - bokworst - boterhammenworst
Oké, ik heb al langer getwijfeld of mijn Auer goed aangesloten is, maar nu lijkt het mij duidelijk dat dat niet zo is.Proton_ schreef op vrijdag 10 januari 2025 @ 08:18:
@jevin20 Als je bij je favo webshop zoekt op "EPDM slang haaks 3/4 x 100cm" vind je vast iets handigs. Nog een tip: de warmwaterkant moet ivm einrohrzirkulation eerst iets van 15 cm naar beneden afbuigen (met koperbuis meer).
![]() | ![]() |
Fantastisch. Bedankt voor alle goede informatie, dit gaat wel goed komen denk ik. En ook goede tip om het blok even uit elkaar te halen.Wuursj schreef op maandag 13 januari 2025 @ 09:56:
@jevin20 Zo zitten de aansluitingen op dat aansluit deel van Auer:
[Afbeelding]
De 3/4" Male kan je natuurlijk ook 'ombouwen' naar Female door die kopperstukjes er uit te draaien.
De boiler zelf heeft echter weer 3/8" F dus aan de andere zijde van 26mm meerlagenbuis moet je nog naar 3/8" toe. Dan zie je meteen dat de 26mm nogal overbemeten is maar erg is dat niet.
Ja inlaatcombi kan verder weg zitten.
Ja koud water leiding mag omhoog lopen.
Tips:
- Check goed hoe om je dat aansluit deel zet. Er zit een terugslagklep in die de hele verwarming blokkeert als je hem verkeerd om zit
- Haal het ding uit elkaar en zet hem weer in elkaar met goed afdichtmiddel. Loctide 55 bijvoorbeeld. De verlijming uit de fabriek gaat wel eens lekken bij gebruikers. Got the t-shirt etc.
Gaat de retour van je verwarming over de 35 graden heen? Dan heb je formeel nog een mixing unit nodig. DIe is via Auer best prijzig maar de mijne (die ik er inmiddels weer uit heb kunnen halen omdat ik nu wel geheel op LT verwarming zit) heb ik op Ali kunnen vinden.
Edit:
Een en ander staat ook in de handleiding met de maten er bij:
[Afbeelding]
DeWarmte 8,3 kW - Auer Edel Eau 270L - Enphase 7820 Wp - 2x MT 5.12 kWh - Zappi V2.1 - Tesla Model 3 LR AWD - BMW 120i M-sport Pro Misano Blauw
Ik heb die uit de openingspost van dit topic gebruikt, geen idee welke versie dat isjevin20 schreef op maandag 13 januari 2025 @ 10:29:
[...]
Potverdrie, heb ik toch de Nederlandse, Engelse en Franse handleiding er op na geslagen en die info niet gevonden. Welke handleiding staat die bij jou in (versienummer)?
[ Voor 8% gewijzigd door Wuursj op 13-01-2025 10:41 ]
droogworst - rookworst - leverworst - salamiworst - knakworst - bokworst - boterhammenworst
Oh wat grappig. Deze handleiding is veel nieuwer maar daar staat die info niet meer in...Wuursj schreef op maandag 13 januari 2025 @ 10:31:
[...]
Ik heb die uit de openingspost van dit topic gebruikt, geen idee welke versie dat is
Er zitten sowieso wel wat verschillen in de handleidingen. De ene raadt een 6 bar inlaatcombintie aan, de andere een 7 bar.
DeWarmte 8,3 kW - Auer Edel Eau 270L - Enphase 7820 Wp - 2x MT 5.12 kWh - Zappi V2.1 - Tesla Model 3 LR AWD - BMW 120i M-sport Pro Misano Blauw
Ik ben geen expert, ik ben zelf nog niet begonnen aan de installatie.Rolfy schreef op maandag 13 januari 2025 @ 10:22:
[...]
Oké, ik heb al langer getwijfeld of mijn Auer goed aangesloten is, maar nu lijkt het mij duidelijk dat dat niet zo is.
Wellicht dat jullie hier iets over kunnen zeggen? Ik ben bang dat ik door deze aansluiting met einrohrzirkulation te maken heb? Hoort de rode aansluiting altijd warm te zijn, ook als er geen vraag is? Je kunt hem vastpakken, maar hij is wel goed warm altijd. Ik voeg foto's bij die van de voorkant en van af boven gemaakt zijn. Ik kan helaas geen fotos van verderaf maken omdat de Auer naast een muur staat.
[Afbeelding] [Afbeelding]
DeWarmte 8,3 kW - Auer Edel Eau 270L - Enphase 7820 Wp - 2x MT 5.12 kWh - Zappi V2.1 - Tesla Model 3 LR AWD - BMW 120i M-sport Pro Misano Blauw
Ik heb precies hetzelfde gedaanthomasssso schreef op dinsdag 17 december 2024 @ 17:16:
[... ... ...]
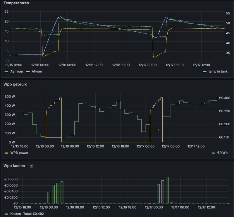
Tip: ga voor de makelijke oplossing, schuif een DS1820 erbij in de meetbuis van het vat. Hang er een ESP32 aan en dan via ESPhome uitlezen. Dat heb ik dan allemaal weer aan home assistant geknoopt. Energieprijzen erbij en dan Home assistant laten uitrekeken wanneer het goedkoop is om te verwarmen. Dan stuur je de ECO of de Power relais aan via die zonnepanelen aansluiting op de Auer Edel Air. Hieronder wat screenshots hoe het dan nu bij mij werkt.
[... ... ...]
Ik weet niet wat DHW is, maar hoe heb je dat berekend? Wordt er zoveel stroom gebruikt dan?donzee schreef op woensdag 15 januari 2025 @ 00:05:
[...]
Ik heb precies hetzelfde gedaanWat mij wel opvalt is dat de als je in de winter de vanuit het vvw systeem opgenomen warmte mee neemt in je verbruik dat de warmtepomp boiler niet veel goedkoper is dan op gas je DHW bereiden.
DeWarmte 8,3 kW - Auer Edel Eau 270L - Enphase 7820 Wp - 2x MT 5.12 kWh - Zappi V2.1 - Tesla Model 3 LR AWD - BMW 120i M-sport Pro Misano Blauw
Scheelt iets qua kale prijs, echter voor de meeste telt (of telde) dat de gas vastrechtkosten hoger zijn dan het aantal verbruikte m3 gas.donzee schreef op woensdag 15 januari 2025 @ 00:05:
[...]
Ik heb precies hetzelfde gedaanWat mij wel opvalt is dat de als je in de winter de vanuit het vvw systeem opgenomen warmte mee neemt in je verbruik dat de warmtepomp boiler niet veel goedkoper is dan op gas je DHW bereiden.
Inventum Modul AIR ALL-E, METRO Microbooster V 190, Misubishi PUHZ-W50VHAR2
Het bekende Edel Auer probleem. Helaas in bijna alle gevallen einde oefening. Lekkages en defecte compressoren komen veelvuldig voor.SilverMR schreef op vrijdag 14 februari 2025 @ 20:56:
Hoi,
Ik heb een auer edel air 270 die helaas deze week niet meer goed het water verwarmd op de warmtepomp. Helaas heb ik hem al 2 jaar en 4 maanden dus valt dit defect buiten de garantie.
Ik vermoed dat de compressor niet genoeg vloeistof meer heeft en dat er mogelijk ergens een klein lek zit.
Ik las hier dat iemand ervaring heeft met het repareren en vullen van de compressor. Graag zou ik in contact willen komen met de expert die dit soort reparaties doet aan warmtepompboilers.
Weheat Sparrow + WH-MDC09J3E5 + ITHO AMBER 9.5. 26x245 WP Panelen. WP boiler 200L Adviseur Warmtepomponline&Fancoilonline
Gebeurt dit echt zo vaak joh?Carboy54 schreef op vrijdag 14 februari 2025 @ 22:36:
[...]
Het bekende Edel Auer probleem. Helaas in bijna alle gevallen einde oefening. Lekkages en defecte compressoren komen veelvuldig voor.
Apple iPhone 17 LG OLED evo G5 Google Pixel 10 Samsung Galaxy S25 Star Wars: Outlaws Nintendo Switch 2 Apple AirPods Pro (2e generatie) Sony PlayStation 5 Pro
Tweakers is onderdeel van
DPG Media B.V.
Alle rechten voorbehouden - Auteursrecht © 1998 - 2026
•
Hosting door TrueFullstaq