Hier een G31 (non-LCI) met de meest uitgebreide variant, naampje is me onbekend. Ik kan het adaptive deel van de cruisecontrol uitschakelen en alsnog de lijnendetectie gebruiken, evenals automatisch baantje wisselen. Gebruik de lijnendetectie elke dag, wil niet meer zonder. Baan wisselen is idd onnatuurlijk. ACC staat hier alleen aan op de provinciale weg.Spollie schreef op vrijdag 15 maart 2024 @ 08:35:
[...]
Op de G31 heb je de optie Driving Assistant Plus, op de G31 LCI is dit Driving Assistant Professional geworden. Ik heb zelf een G31 LCI met Driving Assistant Professional maar ik heb het altijd uit staan. Dit komt voornamelijk omdat ik ACC op de snelweg enorm irrirtant vind. Het automatisch sturen en van baan wisselen werkt best ok, maar is helaas niet te gebruiken zonder ACC. Dus bij mij staat al die meuk altijd uit. Alleen geschikt voor mensen met heel veel geduld.
Ook de veiligheidsopties staan allemaal op minimaal. Het werkt vooral afleidend in mijn ervaring.
Filmpje van Qoets: YouTube: BMW 5-serie - 5AU - Driving Assistant Professional
Het gene waarbij je stuur gaat trillen?DaFreakhead schreef op vrijdag 15 maart 2024 @ 16:08:
[...]
Gebruik de lijnendetectie elke dag, wil niet meer zonder.
Nee, met Driving Assistant Professional (of Plus) en ACC.alexbl69 schreef op vrijdag 15 maart 2024 @ 15:22:
met ACC geactiveerd.
Met alleen ACC aan heb je gelijk. Maar daar ging het niet (alleen) om.
Update: met de garage waar ik hem gekocht had contact gehad en geïnformeerd over de problemen en de diagnose bij de dealer. Zij hebben op hun beurt weer met de dealer contact gehad waar ik de diagnose heb laten uitvoeren. Voorstel was om alle 6 injectoren te vervangen en dat ik daar voor slechts een deel aan meebetaalde. Akkoord mee gegaan en ik heb ze gelijk ook alle 6 bobines en bougies mee laten vervangen.Daan schreef op vrijdag 23 februari 2024 @ 13:31:
De E91 325i N53 is deze week bij de dealer geweest voor 2 nog openstaande terugroepacties. Konden ze gelijk even naar de accu, koplamp en onrustig lopende koude motor kijken.
[...]
Dan de onrustig lopende motor, dat ligt voor 99% zekerheid aan slechte injectoren. Ze hebben ze getest en zijn zo'n beetje allemaal aan vervanging toe. Ze lekken wat zorgt voor het onrustige lopen bij een koude motor. Als de gelekte benzine eenmaal verbrand is loopt hij prima, dus dat is zo'n beetje zeker.
Offerte voor nieuwe bougies, bobines en injectoren was.... €3600![]()
Ik vraag me af of ik daarvan nog iets op de verkopende garage kan verhalen (is bij de Bovag aangesloten)..
De auto heeft net 2 dagen stilgestaan dus dat was een goed moment om te testen. Waar voorheen de koude motor sputterde met gebok en getril is dat nu allemaal verdwenen en loopt hij meteen soepel en strak. Het probleem lijkt hiermee opgelost
Heb de OBD eraan gehangen en kreeg ook geen foutcodes meer. * Daan is een happy camper
Ik heb sinds een paar weken een tweedehands G20 met iDrive 7. Ik dacht ik geef stemherkenning weer eens een kans nadat ik een booster via connected drive heb aangeschaft voor de personal assistant en online stermherkenning. De realtime traffic info en de 3d camera werkt wel, dus het pakket lijkt aangekomen.
Je zou nu in natuurlijke taal tegen de auto moeten kunnen praten. Echter het enige wat ik zo ongeveer terug krijg is variaties op; ik versta je niet probeer opnieuw. Zelfs als ik de voorbeeld zinnetjes van het scherm voorlees krijg ik een antwoord vol onbegrip over wat ik probeer te vragen. Ik heb de taal van iDrive van Nederlands naar Engels gezet en nu lijkt het iets beter te gaan, play spotify, play radio wordt nu wel verstaan. Maar met iDrive 7 op Engels is het dan helemaal onmogelijk om een adres in te spreken.
Op voorbeeld flimpjes van Amerikaanse BMW eigenaren en dealers op youtube lijkt het allemaal wel goed te werken. Ik heb het iDrive 7 systeem al een keer gereset met 30 sec volume knop, maar dat hielp ook niet. Oja, ik heb de laatste iDrive 7 update 11/2023.58 zover ik weet.
Wat zou dit kunnen zijn en hoe is jullie ervaring met stemherkenning?
Je zou nu in natuurlijke taal tegen de auto moeten kunnen praten. Echter het enige wat ik zo ongeveer terug krijg is variaties op; ik versta je niet probeer opnieuw. Zelfs als ik de voorbeeld zinnetjes van het scherm voorlees krijg ik een antwoord vol onbegrip over wat ik probeer te vragen. Ik heb de taal van iDrive van Nederlands naar Engels gezet en nu lijkt het iets beter te gaan, play spotify, play radio wordt nu wel verstaan. Maar met iDrive 7 op Engels is het dan helemaal onmogelijk om een adres in te spreken.
Op voorbeeld flimpjes van Amerikaanse BMW eigenaren en dealers op youtube lijkt het allemaal wel goed te werken. Ik heb het iDrive 7 systeem al een keer gereset met 30 sec volume knop, maar dat hielp ook niet. Oja, ik heb de laatste iDrive 7 update 11/2023.58 zover ik weet.
Wat zou dit kunnen zijn en hoe is jullie ervaring met stemherkenning?
[ Voor 12% gewijzigd door pipo1000 op 15-03-2024 17:36 ]
Weet iemand toevallig hoe je die lane assist (groen icoontje links bovenin dashboard) vlug uit- en aanzet? Soms irritant, bijvoorbeeld op een dijkweggetje met smal fietspad waar je overheen moet bij tegemoetkomend verkeer.
Werkt aardig op mijn iDrive 6 (NBT EVO) met connected booster. Je moet alleen geen Knight Rider-KITT-achtige gesprekken verwachten. Navigatiebestemmingen moet ik nog steeds in een bepaalde zinsopbouw doorgeven (Navigeer naar [plaatsnaam] [straat] [huisnummer]). Als je eerst "online zoeken" zegt heb je wel veel meer vrijheid en kun je ook gewoon de naam van een restaurant doorgeven of eerst de straat- en dan de plaatsnaam. Dat zijn de functies die ik regelmatig gebruik. Verder vraag ik af en toe om de Autostatus voor bandenspanningcheck en Interieurverlichting om de kleur aan te passen van oranje naar wit of andersom. Dat werkt allemaal prima.pipo1000 schreef op vrijdag 15 maart 2024 @ 17:24:
Ik heb sinds een paar weken een tweedehands G20 met iDrive 7. Ik dacht ik geef stemherkenning weer eens een kans nadat ik een booster via connected drive heb aangeschaft voor de personal assistant en online stermherkenning. De realtime traffic info en de 3d camera werkt wel, dus het pakket lijkt aangekomen.
Je zou nu in natuurlijke taal tegen de auto moeten kunnen praten. Echter het enige wat ik zo ongeveer terug krijg is variaties op; ik versta je niet probeer opnieuw. Zelfs als ik de voorbeeld zinnetjes van het scherm voorlees krijg ik een antwoord vol onbegrip over wat ik probeer te vragen. Ik heb de taal van iDrive van Nederlands naar Engels gezet en nu lijkt het iets beter te gaan, play spotify, play radio wordt nu wel verstaan. Maar met iDrive 7 op Engels is het dan helemaal onmogelijk om een adres in te spreken.
Op voorbeeld flimpjes van Amerikaanse BMW eigenaren en dealers op youtube lijkt het allemaal wel goed te werken. Ik heb het iDrive 7 systeem al een keer gereset met 30 sec volume knop, maar dat hielp ook niet. Oja, ik heb de laatste iDrive 7 update 11/2023.58 zover ik weet.
Wat zou dit kunnen zijn en hoe is jullie ervaring met stemherkenning?
Wat probeer je precies met je auto te bespreken en kunnen mensen je aan de BT telefoon wel goed verstaan? Anders zou het een mic-issue kunnen zijn. Bij mijn F30 zit de mic in de hemel vlakbij de zonneklep, wat i.m.o. ook de beste plek is, dus daar zal ie bij jou waarschijnlijk ook zitten.
[ Voor 3% gewijzigd door Puf op 15-03-2024 18:26 ]
Kwestie van voorwaarden lezen.lostboy_0234 schreef op vrijdag 15 maart 2024 @ 14:03:
[...]
Raar, ik heb veel verschillende verzekeraars gehad en meerdere BMW ruiten laten vervangen. De laatste x was het 150 euro meer ivm geen aangewezen partij.
Welke verzekeraar doet het niet? Misschien goed om in begin post eens wat updates toe te voegen ;-)
Univé;
6.3.2 Repareren en vervangen van ruiten
Wij betalen ruitschade alleen als de ruit is gerepareerd of vervangen door een bedrijf
waarmee wij samenwerken. U kunt de bedrijven waarmee wij samenwerken vinden
op unive.nl/schadeservice. U kunt natuurlijk ook bellen met uw regionale Univé
winkel. Wij betalen geen extra bijkomende kosten als een ruithersteller op locatie
komt repareren.
6.3.3 Repareren van overige schade bij een Univé SchadeService-bedrijf
Wij betalen uw schade alleen als u de schade aan uw auto laat vaststellen en/of
repareren bij een Univé SchadeServicebedrijf.
Dan krijgt u altijd de beste service:
• U krijgt een vervangende auto zodra een Univé SchadeServicebedrijf start met de
reparatie. Deze periode is maximaal 30 dagen.
• U krijgt 4 jaar garantie op de reparatie.
• U hoeft geen aparte afspraak met een expert te maken.
• Wij regelen de betaling met de reparateur.
De Univé SchadeServicebedrijven kunt u vinden op unive.nl/schadeservice.
Laat u uw schade vaststellen en/of repareren door een andere schadehersteller waar
wij niet mee samenwerken? Dan betalen wij uw schade niet.
6.3.4 Eigen keuze schadeherstelbedrijf
U mag uw ruitschade of overige schade alleen bij een andere schadehersteller laten
repareren als u de aanvullende dekking “eigen keuze herstelbedrijf” op uw polis heeft
staan. Heeft u deze dekking niet op de polis staan en gaat u toch naar een andere
schadehersteller waar wij niet mee samenwerken? Dan betalen wij uw schade niet.
Ik gebruik het niet meer, het schijnt beter te worden als er veel getrained wordt. Dingen als Siri werken wel prima.pipo1000 schreef op vrijdag 15 maart 2024 @ 17:24:
Ik heb sinds een paar weken een tweedehands G20 met iDrive 7. Ik dacht ik geef stemherkenning weer eens een kans nadat ik een booster via connected drive heb aangeschaft voor de personal assistant en online stermherkenning. De realtime traffic info en de 3d camera werkt wel, dus het pakket lijkt aangekomen.
Je zou nu in natuurlijke taal tegen de auto moeten kunnen praten. Echter het enige wat ik zo ongeveer terug krijg is variaties op; ik versta je niet probeer opnieuw. Zelfs als ik de voorbeeld zinnetjes van het scherm voorlees krijg ik een antwoord vol onbegrip over wat ik probeer te vragen. Ik heb de taal van iDrive van Nederlands naar Engels gezet en nu lijkt het iets beter te gaan, play spotify, play radio wordt nu wel verstaan. Maar met iDrive 7 op Engels is het dan helemaal onmogelijk om een adres in te spreken.
Op voorbeeld flimpjes van Amerikaanse BMW eigenaren en dealers op youtube lijkt het allemaal wel goed te werken. Ik heb het iDrive 7 systeem al een keer gereset met 30 sec volume knop, maar dat hielp ook niet. Oja, ik heb de laatste iDrive 7 update 11/2023.58 zover ik weet.
Wat zou dit kunnen zijn en hoe is jullie ervaring met stemherkenning?
Ik zal Carglass eens bellen. Wil eigenlijk wel origineel rubber en ruit.Mr Pingu schreef op donderdag 14 maart 2024 @ 21:19:
[...]
Carglass wil nog wel eens origineel ruit bestellen, dus zou je na kunnen vragen. Dat zou ik zelf wel fijn vinden voor het gevoel in idee geval. Kalibreren kan je altijd nog door de dealer achteraf laten doen als er problemen zijn maar is geen hogere wiskunde. Er zitten onderhand bijna 15 jaar sensors onder de vooruit dus zo uniek is dat ook niet meer. Ook bij goedkopere minder high tech japanse merken.
Verder kan 't inderdaad wel. Alleen het verschil tussen een aangewezen partij en de dealer is 400 euro meer eigen risico. Da's serieus geld op een toch al hoog eigen risico.
Werkt prima.pipo1000 schreef op vrijdag 15 maart 2024 @ 17:24:
Ik heb sinds een paar weken een tweedehands G20 met iDrive 7. Ik dacht ik geef stemherkenning weer eens een kans nadat ik een booster via connected drive heb aangeschaft voor de personal assistant en online stermherkenning. De realtime traffic info en de 3d camera werkt wel, dus het pakket lijkt aangekomen.
Je zou nu in natuurlijke taal tegen de auto moeten kunnen praten. Echter het enige wat ik zo ongeveer terug krijg is variaties op; ik versta je niet probeer opnieuw. Zelfs als ik de voorbeeld zinnetjes van het scherm voorlees krijg ik een antwoord vol onbegrip over wat ik probeer te vragen. Ik heb de taal van iDrive van Nederlands naar Engels gezet en nu lijkt het iets beter te gaan, play spotify, play radio wordt nu wel verstaan. Maar met iDrive 7 op Engels is het dan helemaal onmogelijk om een adres in te spreken.
Op voorbeeld flimpjes van Amerikaanse BMW eigenaren en dealers op youtube lijkt het allemaal wel goed te werken. Ik heb het iDrive 7 systeem al een keer gereset met 30 sec volume knop, maar dat hielp ook niet. Oja, ik heb de laatste iDrive 7 update 11/2023.58 zover ik weet.
Wat zou dit kunnen zijn en hoe is jullie ervaring met stemherkenning?
Zorg ervoor dat je met de juiste keywords begint.
‘Navigeer naar’ etc etc
Death smiles at us all, all a man can do is smile back.
PSN
Nee, gewoon de complete automatische rijbeleving, incl. baanwissel
Greetoz schreef op woensdag 13 maart 2024 @ 17:03:
Geen ervaring met Gijsbertsen, maar hier in het topic zie je toch wel dat het de afgelopen tijd niet meer altijd even goed gaat. Je kan ook even een offerte bij veldhuizenbmw.nl opvragen (die zitten ook in de buurt van gijsbertsen).
Of Rap in Wekerom. Iets verder dan Scherpenzeel, maar ook een zeer goede aanrader.lord_fh schreef op vrijdag 15 maart 2024 @ 07:45:
of DB autotechniek in Culemborg
De G31 kan automatisch sturen/binnen de lijnen houden en zelfs ook automatisch inhalen (optie auto's in buitenland/Duitsland). Je moet wel opletten want er zijn twee soorten adaptief cruise control, te zien aan een stuurtje en degene zonder stuurtje dus meest rechtse en niet de middelste.Knul schreef op vrijdag 15 maart 2024 @ 08:27:
@Bimmert Je moet niet verwachten dat de auto het volledig zelfstandig kan. Active lane keeping (of assist zo je wil) is imo niet meer of minder dan een hulpmiddel. De auto stuurt een stuk minder vloeiend dan dat je het zelf kan.
Ik vermoed dat je iets van Driving Assistant Pro nodig hebt om de juiste combinatie aan opties te krijgen.
:fill(white):strip_exif()/f/image/TvR7yFnPoXPzFK7V5T8diDv0.png?f=user_large)
Het is een perfect systeem, alleen je moet vreselijk oppassen bij spitsstroken waarbij de lijn op het wegdek naar de afslag bv gaat.
In Duitsland is dit de innovation package voor de coronatijd was deze echt compleet dus 360 graden camera, adaptief cruise control en nog een aantal leuke opties.
Mocht je ook integral active steering zien te vinden, is dat een aanrader, dan sturen de achterwielen ook mee. Daarbij is de 360 graden camera heel erg fijn met zo'n slagschip.
Raad je daarbij ook aan om comfortstoelen te nemen
[ Voor 15% gewijzigd door itsalex op 16-03-2024 12:55 ]
I hit the CTRL key, but I'm still not in control!
Best wel komisch om te lezen als je vroeger Cadillac Escalade's en Hummer H2's van 12 meter door Amsterdam hebt gereden en zelfs de brug op de Prinsengracht over de Lauriergracht en de bocht op de Prinsengracht richting het Pulitzer (met mooie paal met 'éénrichtingsverkeer'-bord op een volstrekt verkeerde plek) nog kon halen... zónder meesturende achterasitsalex schreef op zaterdag 16 maart 2024 @ 12:51:
...heel erg fijn met zo'n slagschip.
Goedenavond,
Ik ben van plan om een BMW 320i Touring uit 2020 G21 met B48 blok 184pk met weinig kilometers te kopen.
Zijn er dingen waarbij ik met de proefrit extra aandacht aan moet besteden?
Ik las verhalen over een kunststof koppeling bij de koelvloeistof, maar ook dat dat vooral bij de F30/31 serie is.
Verder nog verhalen over de distributieketting die na 50dkm problemen kan geven?
Is de auto verder betrouwbaar?
En als laatst, voor degene die hem rijden, hoe bevalt de auto?
Ik ben van plan om een BMW 320i Touring uit 2020 G21 met B48 blok 184pk met weinig kilometers te kopen.
Zijn er dingen waarbij ik met de proefrit extra aandacht aan moet besteden?
Ik las verhalen over een kunststof koppeling bij de koelvloeistof, maar ook dat dat vooral bij de F30/31 serie is.
Verder nog verhalen over de distributieketting die na 50dkm problemen kan geven?
Is de auto verder betrouwbaar?
En als laatst, voor degene die hem rijden, hoe bevalt de auto?
Z790, 4070Ti, 13600K, 32gb DDR5 6200mhz, Samsung 980pro 2TB, Scythe Mugen rev C , Corsair 4000D airflow | Seat Leon Cupra 300 ST 4DRIVE
Altijd mooi spul, ook van een klant met zijn 8 meter lange Amerikaanse pickup en dubbele achteras en dan bij station en Schiphol mensen ophalen. Heeft een keer zijn dorpel/treeplank aan gort gereden door een ijzeren balk bij een kantoorpand in een bocht en als bedrijfsauto moest er een Twingotje zijn, nou die stond in de garage.CreativeS schreef op zaterdag 16 maart 2024 @ 13:15:
[...]
Best wel komisch om te lezen als je vroeger Cadillac Escalade's en Hummer H2's van 12 meter door Amsterdam hebt gereden en zelfs de brug op de Prinsengracht over de Lauriergracht en de bocht op de Prinsengracht richting het Pulitzer (met mooie paal met 'éénrichtingsverkeer'-bord op een volstrekt verkeerde plek) nog kon halen... zónder meesturende achteras
Ik vraag mij af of met die relay attack zoals ze de auto's makkelijk kunnen stelen of dat ook geldt als je alleen een digitale sleutel/keycard gebruikt en/of dat veiliger is.
Er zijn dan wel twee soorten van waarbij de plus versie wél kent als de telefoon dichtbij is en de andere versie is dan dat je echt bij het handvat moet houden.
I hit the CTRL key, but I'm still not in control!
Distrubutieketting is van de N20 motor type. Iets wat niet speelt bij de B48 zover ik weet.Khaelos schreef op zaterdag 16 maart 2024 @ 22:31:
Goedenavond,
Ik ben van plan om een BMW 320i Touring uit 2020 G21 met B48 blok 184pk met weinig kilometers te kopen.
Zijn er dingen waarbij ik met de proefrit extra aandacht aan moet besteden?
Ik las verhalen over een kunststof koppeling bij de koelvloeistof, maar ook dat dat vooral bij de F30/31 serie is.
Verder nog verhalen over de distributieketting die na 50dkm problemen kan geven?
Is de auto verder betrouwbaar?
En als laatst, voor degene die hem rijden, hoe bevalt de auto?
Koelvloeistofslang-koppeling die bros wordt en afbreekt weet ik van, maar er zijn hier tweakers die mij gaan corrigeren en gelijk mij om de oren slaan met serienummers van dit type onderdeel dat inmiddels verbeterd is, dus dat laat ik dan ook over aan hun
Distributieketting is een probleem van de eerste N20 motoren inderdaad. Volgens mij hebben de auto's na ~2014 ofzo er geen last meer van. Mijn vader zijn 428 GC staat op 110k ofzo zonder problemen. Bij mijn toenmalige F30 320i (2012) rammelde hij rond de 90k al.
Ik vind zo'n meesturende achteras echt heerlijk. Ik merk het hier in de buurt maar vooral ook met hoge snelheden op de snelweg. De baanwissels en bochten lopen echt soepeler met die meesturende achterwielen. Tussendoor heb ik een half jaar een auto zonder die optie gehad en het heeft weken geduurd voor ik enigszins gewend was. Toen ik die daarna verkocht en weer een auto kreeg mét, wist ik vanaf de eerste km weer wat ik gemist had.CreativeS schreef op zaterdag 16 maart 2024 @ 13:15:
[...]
Best wel komisch om te lezen als je vroeger Cadillac Escalade's en Hummer H2's van 12 meter door Amsterdam hebt gereden en zelfs de brug op de Prinsengracht over de Lauriergracht en de bocht op de Prinsengracht richting het Pulitzer (met mooie paal met 'éénrichtingsverkeer'-bord op een volstrekt verkeerde plek) nog kon halen... zónder meesturende achteras
Ik heb de niet touring variant als (leaseKhaelos schreef op zaterdag 16 maart 2024 @ 22:31:
Goedenavond,
Ik ben van plan om een BMW 320i Touring uit 2020 G21 met B48 blok 184pk met weinig kilometers te kopen.
Zijn er dingen waarbij ik met de proefrit extra aandacht aan moet besteden?
Ik las verhalen over een kunststof koppeling bij de koelvloeistof, maar ook dat dat vooral bij de F30/31 serie is.
Verder nog verhalen over de distributieketting die na 50dkm problemen kan geven?
Is de auto verder betrouwbaar?
En als laatst, voor degene die hem rijden, hoe bevalt de auto?
Ik heb het adaptive m-onderstel met 19 inch velgen en vind de auto soms wel erg stug. Met name in het dorp op drempels krijg je best een “harde tik na”. Vrouw en kindlief vinden dat niet altijd leuk. Het maakt wel dat de auto erg lekker stuurt.
Ik vind de auto ook best zuinig. Afgelopen zomer met 1 tank (60 liter) vanuit Oostenrijk naar de Nederlandse grens gereden en ik rij niet zachtjes.
Vreemd dat de auto stug is. Hier een F31 LCI met adaptief M onderstel + 19 inch velgen en die is juist niet stug in comfort. Vooral soepel bij drempels etc.Pellicaantje schreef op zondag 17 maart 2024 @ 11:41:
[...]
Ik heb de niet touring variant als (lease) auto. Ik vind het een hele fijne auto. Het is geen racemonster, maar meer dan rap genoeg om in het dagelijks verkeer mee te kunnen. Ik vind de versnellingsbak wel wennen. Schakelt heel snel door en zit soms erg laag in zijn toeren. Ik vind dat persoonlijk niet prettig rijden omdat je dan bij een beetje gas bijgeven gelijk een schakelmoment hebt. Dat is met name rond de 50 en de 80 km/h. Heb het wel eens laten checken bij de dealer en die gaven aan dat het zo hoorde. Volgens mij heb ik hier wel eens op het forum gelezen dat de 330i daar een stuk minder last van zou hebben.
Ik heb het adaptive m-onderstel met 19 inch velgen en vind de auto soms wel erg stug. Met name in het dorp op drempels krijg je best een “harde tik na”. Vrouw en kindlief vinden dat niet altijd leuk. Het maakt wel dat de auto erg lekker stuurt.
Ik vind de auto ook best zuinig. Afgelopen zomer met 1 tank (60 liter) vanuit Oostenrijk naar de Nederlandse grens gereden en ik rij niet zachtjes.
Is dan je adaptive mode aan of gewoon de comfort? Comfort en drempels is prima te doen namelijk.Pellicaantje schreef op zondag 17 maart 2024 @ 11:41:
Ik heb het adaptive m-onderstel met 19 inch velgen en vind de auto soms wel erg stug. Met name in het dorp op drempels krijg je best een “harde tik na”. Vrouw en kindlief vinden dat niet altijd leuk.
Hier ook een adaptive m-onderstel. Gebruik adaptive maar zelden, maar wel sport en dan merk je wat de adaptive mode doet met je onderstel (qua verschil tussen comfort en sport).
Kan misschien ook aan het modeljaar liggen... Is het niet zo dat de F3x LCI stugger is gemaakt (en iets strakker stuurt) na kritiek dat het model in eerste instantie te soft en zweverig was?
Nee in comfort stand zonder adaptive aan. In sportstand wordt ‘ie nog een beetje stugger dus die gebruik ik niet in ‘t dorp.DeBaroN schreef op zondag 17 maart 2024 @ 13:11:
[...]
Vreemd dat de auto stug is. Hier een F31 LCI met adaptief M onderstel + 19 inch velgen en die is juist niet stug in comfort. Vooral soepel bij drempels etc.
In comfort hoort een adaptief m onderstel zachter te zijn dan een standaard m sport onderstel. In sport zal die harder zijn dan een standaard m sport onderstel.Pellicaantje schreef op zondag 17 maart 2024 @ 15:33:
[...]
Nee in comfort stand zonder adaptive aan. In sportstand wordt ‘ie nog een beetje stugger dus die gebruik ik niet in ‘t dorp.
N.v.t in een G20/21Xqlus1ve schreef op zaterdag 16 maart 2024 @ 22:42:
[...]
Distrubutieketting is van de N20 motor type. Iets wat niet speelt bij de B48 zover ik weet.
Koelvloeistofslang-koppeling die bros wordt en afbreekt weet ik van, maar er zijn hier tweakers die mij gaan corrigeren en gelijk mij om de oren slaan met serienummers van dit type onderdeel dat inmiddels verbeterd is, dus dat laat ik dan ook over aan hun
Toch een tandje zachter over de drempels heen voortaan.Pellicaantje schreef op zondag 17 maart 2024 @ 15:33:
Nee in comfort stand zonder adaptive aan. In sportstand wordt ‘ie nog een beetje stugger dus die gebruik ik niet in ‘t dorp.
Hier in't dorp liggen ook bergen op de weg (ipv normale drempels).
Heb eigenlijk nog nooit met een “normaal” m-onderstel gereden dus dat weet ik niet.DeBaroN schreef op zondag 17 maart 2024 @ 16:19:
[...]
In comfort hoort een adaptief m onderstel zachter te zijn dan een standaard m sport onderstel. In sport zal die harder zijn dan een standaard m sport onderstel.
Ja dat zal ‘t zijn, al zit ik nu ook maar op 20/25 km/h ofzo._Arthur schreef op zondag 17 maart 2024 @ 20:00:
[...]
Toch een tandje zachter over de drempels heen voortaan.
Hier in't dorpen liggen ook bergen op de weg (ipv normale drempels).
Al een jaar rijd ik in de G20 330e en een ding stoort me enorm, het gemiddeld verbruik berekening die van geen kant klopt. Rijd je elektrisch, dan gaat het gemiddeld brandstofverbruik naar beneden. Rijdt je weer op benzine, dan gaat het elektriciteitsverbruik omlaag.
Dit is misleidend en volledig waardeloos. Zo lijkt het alsof de auto 1 op 30 loopt op benzine en 8kWh / 100km terwijl in realiteit dit eerder 1 op 12 op benzine en 20-25kWh / 100km elektrisch.
Is dit eventueel te coderen met bimmercode dat dit op de juiste manier wordt berekend? Dus rijd je elektrisch, dat hij dan niet door gaat tellen met het gemiddelde van het brandstofverbruik?
Dit is misleidend en volledig waardeloos. Zo lijkt het alsof de auto 1 op 30 loopt op benzine en 8kWh / 100km terwijl in realiteit dit eerder 1 op 12 op benzine en 20-25kWh / 100km elektrisch.
Is dit eventueel te coderen met bimmercode dat dit op de juiste manier wordt berekend? Dus rijd je elektrisch, dat hij dan niet door gaat tellen met het gemiddelde van het brandstofverbruik?
Ik heb de meest rechtse variant dus met alle assistentie systemen, staat bij mij eigenlijk bijna altijd aan, behalve in de stad of bij bochtige wegen. Rotonde nemen gaat niet want zodra de bocht te scherp is slaat het systeem af, ik geloof dat ik eens bij de dealer heb gehoord dat dit wetmatig wordt afgedwongen. Alleen bij wagens die semi-volledig autonoom mogen rijden (level 3?) is het toegestaan om scherpe bochten te nemen.itsalex schreef op zaterdag 16 maart 2024 @ 12:51:
[...]
De G31 kan automatisch sturen/binnen de lijnen houden en zelfs ook automatisch inhalen (optie auto's in buitenland/Duitsland). Je moet wel opletten want er zijn twee soorten adaptief cruise control, te zien aan een stuurtje en degene zonder stuurtje dus meest rechtse en niet de middelste.
[Afbeelding]
Het is een perfect systeem, alleen je moet vreselijk oppassen bij spitsstroken waarbij de lijn op het wegdek naar de afslag bv gaat.
In Duitsland is dit de innovation package voor de coronatijd was deze echt compleet dus 360 graden camera, adaptief cruise control en nog een aantal leuke opties.
Mocht je ook integral active steering zien te vinden, is dat een aanrader, dan sturen de achterwielen ook mee. Daarbij is de 360 graden camera heel erg fijn met zo'n slagschip.
Raad je daarbij ook aan om comfortstoelen te nemen
Overigens lukt de automatisch lane-wissel ook niet, auto is nogthans een Duitse import dus ik neem aan dat dit ook regio afhankelijk is.
Wat hij toont is hoeveel kWh electriciteit je over een bepaalde afstand hebt gebruikt. Als je dus 100km rijdt waarvan slechts 10km elektrisch staat er dus 2 kWh/100km, want hij heeft over die 100 km 2 kWh verbruikt. Dus hoe minder je elektrisch rijdt hoe “zuiniger” het lijkt. Beetje vreemd maar het klopt wel.com2,1ghz schreef op maandag 18 maart 2024 @ 09:39:
Al een jaar rijd ik in de G20 330e en een ding stoort me enorm, het gemiddeld verbruik berekening die van geen kant klopt. Rijd je elektrisch, dan gaat het gemiddeld brandstofverbruik naar beneden. Rijdt je weer op benzine, dan gaat het elektriciteitsverbruik omlaag.
Dit is misleidend en volledig waardeloos. Zo lijkt het alsof de auto 1 op 30 loopt op benzine en 8kWh / 100km terwijl in realiteit dit eerder 1 op 12 op benzine en 20-25kWh / 100km elektrisch.
Is dit eventueel te coderen met bimmercode dat dit op de juiste manier wordt berekend? Dus rijd je elektrisch, dat hij dan niet door gaat tellen met het gemiddelde van het brandstofverbruik?
[ Voor 3% gewijzigd door mrwiggs op 18-03-2024 10:58 ]
Ja dat weet ik, maar daar heb je geen reet aan. Ik wil graag weten wat hij voor die 10 km heeft verbruikt en voor de overige 90km. Misschien dat het stiekem te coderenmrwiggs schreef op maandag 18 maart 2024 @ 10:58:
[...]
Wat hij toont is hoeveel kWh electriciteit je over een bepaalde afstand hebt gebruikt. Als je dus 100km rijdt waarvan slechts 10km elektrisch staat er dus 2 kWh/100km, want hij heeft over die 100 km 2 kWh verbruikt. Dus hoe minder je elektrisch rijdt hoe “zuiniger” het lijkt. Beetje vreemd maar het klopt wel.
Ja klopt vind ik ook! Het is nu vrij nutteloos en verwarrend. Ben ook benieuwd of het aan te passen is.com2,1ghz schreef op maandag 18 maart 2024 @ 11:29:
[...]
Ja dat weet ik, maar daar heb je geen reet aan. Ik wil graag weten wat hij voor die 10 km heeft verbruikt en voor de overige 90km. Misschien dat het stiekem te coderen
Vanmorgen bij de dealer geweest om de remvloeistof voor m'n G20 te vervangen, volgens het Service Inclusive contract dat ik destijds afgesloten heb.
Heb gelijk aangegeven dat de Remote Software Upgrade via de "My BMW app" niet werkt. Wel doet het downloaden en uploaden naar de auto; echter het instaleren wil 'ie niet doen. Met als resultaat dat er nog een versie uit 2022 in zit.
Samen met een medewerker hebben we alles nog eens nagelopen, maar ook hij kwam niet veel verder.
Omdat de auto nog in de 24mnd Premium garantie zit hebben we een afspraak gemaakt om de auto daar aan de computer te hangen en zal íe de nieuwste software update krijgen.
Heb gelijk aangegeven dat de Remote Software Upgrade via de "My BMW app" niet werkt. Wel doet het downloaden en uploaden naar de auto; echter het instaleren wil 'ie niet doen. Met als resultaat dat er nog een versie uit 2022 in zit.
Samen met een medewerker hebben we alles nog eens nagelopen, maar ook hij kwam niet veel verder.
Omdat de auto nog in de 24mnd Premium garantie zit hebben we een afspraak gemaakt om de auto daar aan de computer te hangen en zal íe de nieuwste software update krijgen.
Ik heb ook eens 1 gehad die bleef hangen tussendoor, idd ergens rond 2022/ begin 2023.Matadores schreef op maandag 18 maart 2024 @ 12:50:
Vanmorgen bij de dealer geweest om de remvloeistof voor m'n G20 te vervangen, volgens het Service Inclusive contract dat ik destijds afgesloten heb.
Heb gelijk aangegeven dat de Remote Software Upgrade via de "My BMW app" niet werkt. Wel doet het downloaden en uploaden naar de auto; echter het instaleren wil 'ie niet doen. Met als resultaat dat er nog een versie uit 2022 in zit.
Samen met een medewerker hebben we alles nog eens nagelopen, maar ook hij kwam niet veel verder.
Omdat de auto nog in de 24mnd Premium garantie zit hebben we een afspraak gemaakt om de auto daar aan de computer te hangen en zal íe de nieuwste software update krijgen.
Goede nieuws is dat dealer hem gewoon erop zet zonder kosten, en dat ik na die update het laatste jaar ook niet meer heb gehad dat een update bleef 'hangen' in de auto.
Death smiles at us all, all a man can do is smile back.
PSN
Aan alle G2x 330e rijders, hoe zit het met de elektrische range in de praktijk? Hoe ver komen jullie er mee, en hoe houdt de accu/range zich na een aantal jaar?
Langzaam zit ik te kijken naar een vervanger van de F30 320D, maar ik weet niet zo goed of een 330e een goede optie is. Ik rij voornamelijk ritten van circa 70km enkele reis en kan thuis laden.
Langzaam zit ik te kijken naar een vervanger van de F30 320D, maar ik weet niet zo goed of een 330e een goede optie is. Ik rij voornamelijk ritten van circa 70km enkele reis en kan thuis laden.
Ik zit zelf tussen de 30 en 50 km afhankelijk van de buiten temperatuur. (zonder het stiekem bijladen vanaf benzine)Deagle schreef op maandag 18 maart 2024 @ 13:11:
Aan alle G2x 330e rijders, hoe zit het met de elektrische range in de praktijk? Hoe ver komen jullie er mee, en hoe houdt de accu/range zich na een aantal jaar?
Langzaam zit ik te kijken naar een vervanger van de F30 320D, maar ik weet niet zo goed of een 330e een goede optie is. Ik rij voornamelijk ritten van circa 70km enkele reis en kan thuis laden.
Dat is met een G20 330e productie datum 2019.
(totale afstand 55k, maar percentage daarvan electrisch is weer alleen in de auto te zien, zal rond de 40% zijn
[ Voor 7% gewijzigd door YakuzA op 18-03-2024 13:28 ]
Death smiles at us all, all a man can do is smile back.
PSN
30-50 km idd afhankelijk van temperatuur en winter/zomer-banden.
Over de 330e gesproken, al mensen die de 11/2023 update OTA hebben ontvangen?
Over de 330e gesproken, al mensen die de 11/2023 update OTA hebben ontvangen?
Zijn spaties in de aanbieding ofzo? www.spatiegebruik.nl
Als je een Duitse import hebt en met Innovationpaket dan moet het lukken met automatisch inhalen, even de knipper 3 keer naar rechts totdat je in je scherm de wissel van rijstrook ziet en dan gaat de auto, dus niet helemaal naar beneden drukken maar echt inhouden om van baan te wisselen.jos707 schreef op maandag 18 maart 2024 @ 10:05:
[...]
Ik heb de meest rechtse variant dus met alle assistentie systemen, staat bij mij eigenlijk bijna altijd aan, behalve in de stad of bij bochtige wegen. Rotonde nemen gaat niet want zodra de bocht te scherp is slaat het systeem af, ik geloof dat ik eens bij de dealer heb gehoord dat dit wetmatig wordt afgedwongen. Alleen bij wagens die semi-volledig autonoom mogen rijden (level 3?) is het toegestaan om scherpe bochten te nemen.
Overigens lukt de automatisch lane-wissel ook niet, auto is nogthans een Duitse import dus ik neem aan dat dit ook regio afhankelijk is.
Ik weet trouwens niet wat BMW heeft gedaan qua update maar ik blijf nu maar een navigatiemelding zien waar ik afgelopen week naar toe moest, nu wel handmatig eruit gehaald maar ben benieuwd en de complete A9 Bijlmer heeft die genegeerd bij een routeberekening. Ook het rijden op deze A9 Bijlmer was compleet, letterlijk en figuurlijk van de kaart af.
Ik zag wel dat we eindelijk favorieten hebben qua navigatiebestemming, top. Dan kan ik de belangrijkste plaatsen erin zetten van Nederland waardoor je sneller kan gaan rijden als je ergens naar toe wilt.
I hit the CTRL key, but I'm still not in control!
Die heb ik al in de navi sinds 2019 bij mn G21.itsalex schreef op maandag 18 maart 2024 @ 14:11:
Ik zag wel dat we eindelijk favorieten hebben qua navigatiebestemming, top.
YakuzA in "Het grote BMW-topic #14"fsfikke schreef op maandag 18 maart 2024 @ 14:02:
30-50 km idd afhankelijk van temperatuur en winter/zomer-banden.
Over de 330e gesproken, al mensen die de 11/2023 update OTA hebben ontvangen?
De missende apps zijn overigens na 2 weken ineens weer verschenen.
[ Voor 9% gewijzigd door YakuzA op 18-03-2024 14:55 ]
Death smiles at us all, all a man can do is smile back.
PSN
Met de huidige temperatuur van rond 12 graden. Stabiel rond 100-120km/u doe ik 60km.Deagle schreef op maandag 18 maart 2024 @ 13:11:
Aan alle G2x 330e rijders, hoe zit het met de elektrische range in de praktijk? Hoe ver komen jullie er mee, en hoe houdt de accu/range zich na een aantal jaar?
Langzaam zit ik te kijken naar een vervanger van de F30 320D, maar ik weet niet zo goed of een 330e een goede optie is. Ik rij voornamelijk ritten van circa 70km enkele reis en kan thuis laden.
Binnen de bebouwde kom 30km.
Met mooier weer met 20 graden kan ik op de snelweg 70km halen met 100-120km/u. In de stad rond 35km
Met temperaturen van 0-5 graden 15km in de bebouwde kom, 20-25 op de snelweg op een constante snelheid
Edit typo: 70 bedoel ik
Ik heb er nog niet van gehoord dat dit te coderen is maar het lijkt mij heel bewust.com2,1ghz schreef op maandag 18 maart 2024 @ 09:39:
Al een jaar rijd ik in de G20 330e en een ding stoort me enorm, het gemiddeld verbruik berekening die van geen kant klopt. Rijd je elektrisch, dan gaat het gemiddeld brandstofverbruik naar beneden. Rijdt je weer op benzine, dan gaat het elektriciteitsverbruik omlaag.
Dit is misleidend en volledig waardeloos. Zo lijkt het alsof de auto 1 op 30 loopt op benzine en 8kWh / 100km terwijl in realiteit dit eerder 1 op 12 op benzine en 20-25kWh / 100km elektrisch.
Is dit eventueel te coderen met bimmercode dat dit op de juiste manier wordt berekend? Dus rijd je elektrisch, dat hij dan niet door gaat tellen met het gemiddelde van het brandstofverbruik?
Stel dat je 100 km rijdt, waarvan 60 electrisch en dus 40 op benzine met een gemiddelde van 1 op 20. Dan is je daadwerkelijke benzineverbruik voor die rit dus niet 1 op 20 (2 liter op 40km) maar 1 op 50 (2 liter op 100 km). Dat dit verwarrend is voor je normale denkwijze snap ik, maar het is een hybride voertuig dus krijg je hybride gemiddelden.
~ Information security professional & enthousiast ~ EC Twitter ~
Ik ben al blij dat we niet de 'PSA' range indicators hebbenEagle Creek schreef op maandag 18 maart 2024 @ 15:31:
[...]
Ik heb er nog niet van gehoord dat dit te coderen is maar het lijkt mij heel bewust.
Stel dat je 100 km rijdt, waarvan 60 electrisch en dus 40 op benzine met een gemiddelde van 1 op 20. Dan is je daadwerkelijke benzineverbruik voor die rit dus niet 1 op 20 (2 liter op 40km) maar 1 op 50 (2 liter op 100 km). Dat dit verwarrend is voor je normale denkwijze snap ik, maar het is een hybride voertuig dus krijg je hybride gemiddelden.
Daar gebruiken ze dit gemiddelde weer om weer te laten zien dat je met 10 liter dan nog 500 km kan rijden als range
Death smiles at us all, all a man can do is smile back.
PSN
Ik heb een G20 330e uit 2019. Ik haal tussen de 40-55 KM afhankelijk van de temperatuur en overige weersomstandigheden (vooral wind). Met het zachte weer van vandaag kwam ik vanochtend met 52KM elektrisch aan, op een goede zomerdag heb ik ook wel eens de 65 aangetikt. Maar dan moet je wel je best doen hoorDeagle schreef op maandag 18 maart 2024 @ 13:11:
Aan alle G2x 330e rijders, hoe zit het met de elektrische range in de praktijk? Hoe ver komen jullie er mee, en hoe houdt de accu/range zich na een aantal jaar?
Langzaam zit ik te kijken naar een vervanger van de F30 320D, maar ik weet niet zo goed of een 330e een goede optie is. Ik rij voornamelijk ritten van circa 70km enkele reis en kan thuis laden.
[ Voor 19% gewijzigd door Eagle Creek op 18-03-2024 15:42 ]
~ Information security professional & enthousiast ~ EC Twitter ~
Ik kan haast niet geloven dat jij 80 haalt met 100/120. Welk type en bouwjaar?com2,1ghz schreef op maandag 18 maart 2024 @ 15:02:
[...]
Met mooier weer met 20 graden kan ik op de snelweg 80km halen met 100-120km/u. In de stad rond 35km
~ Information security professional & enthousiast ~ EC Twitter ~
Hmm grappig, in mijn electric individual zie je de cijfers voorbij de 60 niet, maar alleen het blauwe stuk.Eagle Creek schreef op maandag 18 maart 2024 @ 15:41:
[...]
Ik heb een G20 330e uit 2019. Ik haal tussen de 40-55 KM afhankelijk van de temperatuur en overige weersomstandigheden (vooral wind). Met het zachte weer van vandaag kwam ik vanochtend met 52KM elektrisch aan, op een goede zomerdag heb ik ook wel eens de 65 aangetikt. Maar dan moet je wel je best doen hoor
[Afbeelding]
Wist niet dat dat ook nog ergens een setting was om toch te tonen.
Death smiles at us all, all a man can do is smile back.
PSN
Dit las ik vorige week en heb ik afgelopen weekend geprobeerd, maar is mij nog niet gelukt.Puf schreef op vrijdag 15 maart 2024 @ 18:24:
[...]
Werkt aardig op mijn iDrive 6 (NBT EVO) met connected booster. Je moet alleen geen Knight Rider-KITT-achtige gesprekken verwachten. Navigatiebestemmingen moet ik nog steeds in een bepaalde zinsopbouw doorgeven (Navigeer naar [plaatsnaam] [straat] [huisnummer]). Als je eerst "online zoeken" zegt heb je wel veel meer vrijheid en kun je ook gewoon de naam van een restaurant doorgeven of eerst de straat- en dan de plaatsnaam. Dat zijn de functies die ik regelmatig gebruik. Verder vraag ik af en toe om de Autostatus voor bandenspanningcheck en Interieurverlichting om de kleur aan te passen van oranje naar wit of andersom. Dat werkt allemaal prima.
Wat probeer je precies met je auto te bespreken en kunnen mensen je aan de BT telefoon wel goed verstaan? Anders zou het een mic-issue kunnen zijn. Bij mijn F30 zit de mic in de hemel vlakbij de zonneklep, wat i.m.o. ook de beste plek is, dus daar zal ie bij jou waarschijnlijk ook zitten.
Nou vind ik die interieurverlichting niet zo spannend, maar dat online zoeken zou ik wel oprecht heel erg handig vinden.
Wat spreek je dan uit?
"Hey BMW, zoek online naar Ikea Zwolle" bijvoorbeeld?
Vind dat echt een gemis aan de navigatie dat dat niet kan cq dat ik niet weet hoe het moet
Wellicht is je accu wat zwakker? mogelijk wil hij wel als je hem aan een druppellader hangt.Matadores schreef op maandag 18 maart 2024 @ 12:50:
Vanmorgen bij de dealer geweest om de remvloeistof voor m'n G20 te vervangen, volgens het Service Inclusive contract dat ik destijds afgesloten heb.
Heb gelijk aangegeven dat de Remote Software Upgrade via de "My BMW app" niet werkt. Wel doet het downloaden en uploaden naar de auto; echter het instaleren wil 'ie niet doen. Met als resultaat dat er nog een versie uit 2022 in zit.
Samen met een medewerker hebben we alles nog eens nagelopen, maar ook hij kwam niet veel verder.
Omdat de auto nog in de 24mnd Premium garantie zit hebben we een afspraak gemaakt om de auto daar aan de computer te hangen en zal íe de nieuwste software update krijgen.
[ Voor 60% gewijzigd door AlexFL op 18-03-2024 17:52 ]
Tis een bekende (software) bug bij de dealer.AlexFL schreef op maandag 18 maart 2024 @ 17:52:
[...]
Wellicht is je accu wat zwakker? mogelijk wil hij wel als je hem aan een druppellader hangt.
Zijn bepaalde update versies uit 2022 die upgrade niet triggeren ook al wordt er aan alle voorwaarden voldaan.
[ Voor 20% gewijzigd door YakuzA op 18-03-2024 17:56 ]
Death smiles at us all, all a man can do is smile back.
PSN
Erg mooie wagenMadMarky schreef op maandag 18 maart 2024 @ 17:09:
Of bij gebrek aan Android Auto / Carplay maar gewoon een losse telefoon in een houder voor de keren dat je navi nodig hebt
Afgelopen week 15 jaar in bezit![]()
[Afbeelding]
En nee mijn camera is niet het enige dat over die periode een upgrade heeft gehad
Lekker eenvoudig zonder navi, idrive en hybride
Hoef je je ook niet druk te maken over wanneer welke update komt
Een heerlijke 'clown shoe'MadMarky schreef op maandag 18 maart 2024 @ 17:09:
Afgelopen week 15 jaar in bezit![]()
[Afbeelding]
En nee mijn camera is niet het enige dat over die periode een upgrade heeft gehad
Maar wat zie ik nu... in die jaren van style 101 naar CSL? En dan van Michelin naar Continental?
Die style 101 is een keus geweest van de vorige eigenaar en is er snel onderuit gegaan. Erg suffe wielen IMHO voor onder een Z3. Wat de banden betreft kwam ie met met Michelin PS2 runflats. Ook al zo'n top idee...CreativeS schreef op maandag 18 maart 2024 @ 18:30:
[...]
Een heerlijke 'clown shoe'
Maar wat zie ik nu... in die jaren van style 101 naar CSL? En dan van Michelin naar Continental?
Niets mis met Continental SportContact trouwens, behalve dat ze achter veel te snel slijten
Ik heb de afspraak bij de dealer voor de update (onder garantie) al staan.AlexFL schreef op maandag 18 maart 2024 @ 17:52:
[...]
Wellicht is je accu wat zwakker? mogelijk wil hij wel als je hem aan een druppellader hangt.
Voor hetzelfde zien ze daar dat de accu status "afkeur" is en wordt 'ie ook onder garantie vervangen...
[ Voor 0% gewijzigd door Matadores op 18-03-2024 18:52 . Reden: typefout ]
In de F30 druk ik het spraakcommando knopje op het stuur in (ouderwetse equivalent van "Hey BMW"), dan "Online zoeken". Dan zegt de auto "Online zoeken, spreek nu een POI in", dan zeg ik "IKEA Zwolle" en als er maar één IKEA Zwolle is dan gaat de auto gelijk navigeren ("IKEA Zwolle is geselecteerd"). Als er meerdere IKEAs in Zwolle zouden zijn kun je met spraak door een lijst navigeren.B-Real schreef op maandag 18 maart 2024 @ 17:00:
[...]
Dit las ik vorige week en heb ik afgelopen weekend geprobeerd, maar is mij nog niet gelukt.
Nou vind ik die interieurverlichting niet zo spannend, maar dat online zoeken zou ik wel oprecht heel erg handig vinden.
Wat spreek je dan uit?
"Hey BMW, zoek online naar Ikea Zwolle" bijvoorbeeld?
Vind dat echt een gemis aan de navigatie dat dat niet kan cq dat ik niet weet hoe het moet. Eerst adres opzoeken en die inspreken is volkomen omslachtig, dan kan ik beter via Google Maps/Carplay navigeren die luistert wel naar "Ikea Zwolle".
Het handigste is om de gebruiksaanwijzing even te lezen (BMW Driver's Guide app op je telefoon). Daar staat het precies uitgelegd.
Edit: check ook even of er niet nog een vinkje in iDrive bij "online spraakverwerking" o.i.d. moet worden gezet.
[ Voor 6% gewijzigd door Puf op 18-03-2024 20:06 ]
Heb iDrive 6.B-Real schreef op maandag 18 maart 2024 @ 17:00:
[...]
Dit las ik vorige week en heb ik afgelopen weekend geprobeerd, maar is mij nog niet gelukt.
Nou vind ik die interieurverlichting niet zo spannend, maar dat online zoeken zou ik wel oprecht heel erg handig vinden.
Wat spreek je dan uit?
"Hey BMW, zoek online naar Ikea Zwolle" bijvoorbeeld?
Vind dat echt een gemis aan de navigatie dat dat niet kan cq dat ik niet weet hoe het moet. Eerst adres opzoeken en die inspreken is volkomen omslachtig, dan kan ik beter via Google Maps/Carplay navigeren die luistert wel naar "Ikea Zwolle".
Druk altijd het knopje op het stuur in, wacht een seconde of 2, en zeg dan 'Rij naar [plaats] [adres] [huisnummer]'. Het duurt wel even (seconde of 5 à 6) voordat het systeem dan weer reageert.
If buying doesn’t mean ownership Then pirating isn’t stealing / iRacing Profiel
Nooit geweten dat dit bij de F3x ook al kon. Ik ga het eens proberen op deze manierPuf schreef op maandag 18 maart 2024 @ 20:03:
[...]
In de F30 druk ik het spraakcommando knopje op het stuur in (ouderwetse equivalent van "Hey BMW"), dan "Online zoeken". Dan zegt de auto "Online zoeken, spreek nu een POI in", dan zeg ik "IKEA Zwolle" en als er maar één IKEA Zwolle is dan gaat de auto gelijk navigeren ("IKEA Zwolle is geselecteerd"). Als er meerdere IKEAs in Zwolle zouden zijn kun je met spraak door een lijst navigeren.
Het handigste is om de gebruiksaanwijzing even te lezen (BMW Driver's Guide app op je telefoon). Daar staat het precies uitgelegd.
Edit: check ook even of er niet nog een vinkje in iDrive bij "online spraakverwerking" o.i.d. moet worden gezet.
Ja dat ken ik en werkt prima. Soms wil je echter naar een POI rijden waarvan je het adres dus niet weet, bijv de Ikea of een specifiek restaurantalexbl69 schreef op maandag 18 maart 2024 @ 20:41:
[...]
Heb iDrive 6.
Druk altijd het knopje op het stuur in, wacht een seconde of 2, en zeg dan 'Rij naar [plaats] [adres] [huisnummer]'. Het duurt wel even (seconde of 5 à 6) voordat het systeem dan weer reageert.
Excuus typo. Rond de 70 bedoel ik. Ik heb een G20 330e uit juni 2022. De 74km heb ik volgens mij max gezien.Eagle Creek schreef op maandag 18 maart 2024 @ 15:44:
[...]
Ik kan haast niet geloven dat jij 80 haalt met 100/120. Welk type en bouwjaar?
Volgens home assistant heeft mijn BMW met een volle accu afgelopen 5 maart 55km bereik laten zien. En dat was met een buitentemperatuur van rond 9 graden zo te zien. Die 70 km haalt hij ook met gemak op de snelweg met een temperatuur van rond 20 graden. Maar dit is gevalletje cruise control en rustig verkeer he.
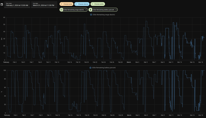
Geschatte elektrisch bereik van maart 2024:
Voornamelijk op de maandagen haal ik veel kilometers eruit want dat is mijn kantoordag. De rest van de week zijn korte ritjes binnen de bebouwde kom door vrouwlief.
/f/image/w2i7d13xxOJzMDSSHT5YCoPF.png?f=fotoalbum_large)
Edit:
Ik bedenk me net dat ik misschien een beetje heb gesjoemeld. Heb namelijk ontdekt dat als je accu leeg is en je rijdt in sport modus, dat hij altijd ongeveer 22% gaat laden met de brandstofmotor. mogelijk is daar die 70+km blijven hangen bij mij.
[ Voor 82% gewijzigd door com2,1ghz op 18-03-2024 22:27 ]
Ja zo kan ik 't ook 🤣🤣com2,1ghz schreef op maandag 18 maart 2024 @ 22:03:
[...]
Edit:
Ik bedenk me net dat ik misschien een beetje heb gesjoemeld. Heb namelijk ontdekt dat als je accu leeg is en je rijdt in sport modus, dat hij altijd ongeveer 22% gaat laden met de brandstofmotor. mogelijk is daar die 70+km blijven hangen bij mij.
~ Information security professional & enthousiast ~ EC Twitter ~
Ik heb er eentje uit de laatste productiemaand (Okt 2018), met Navi Professional met iDrive 6 en ConnectedDrive etc. Weet niet hoe het met eerdere modeljaren zit en met minder uitgebreide navi's en eerdere iDrive versies. Er zal ongetwijfeld gedurende de productierun van dit type wat veranderd zijn.B-Real schreef op maandag 18 maart 2024 @ 21:49:
[...]
Nooit geweten dat dit bij de F3x ook al kon. Ik ga het eens proberen op deze manier
zojuist een keer op 15 geprobeerd. Maar het commando online zoeken, of zoek online is geheel onbekend. G 20 2019.Puf schreef op maandag 18 maart 2024 @ 20:03:
[...]
In de F30 druk ik het spraakcommando knopje op het stuur in (ouderwetse equivalent van "Hey BMW"), dan "Online zoeken". Dan zegt de auto "Online zoeken, spreek nu een POI in", dan zeg ik "IKEA Zwolle" en als er maar één IKEA Zwolle is dan gaat de auto gelijk navigeren ("IKEA Zwolle is geselecteerd"). Als er meerdere IKEAs in Zwolle zouden zijn kun je met spraak door een lijst navigeren.
Het handigste is om de gebruiksaanwijzing even te lezen (BMW Driver's Guide app op je telefoon). Daar staat het precies uitgelegd.
Edit: check ook even of er niet nog een vinkje in iDrive bij "online spraakverwerking" o.i.d. moet worden gezet.
~ Information security professional & enthousiast ~ EC Twitter ~
Dan lijkt het alsof er iets in je instellingen niet goed staat.Eagle Creek schreef op maandag 18 maart 2024 @ 23:25:
[...]
zojuist een keer op 15 geprobeerd. Maar het commando online zoeken, of zoek online is geheel onbekend. G 20 2019.
Connected Booster met BMW Online actief? Intelligent voice assistant en online spraakverwerking aanstaan? Ik heb zelf een F30 met iDrive 6 en jij hebt een G20 met iDrive 7, dus ik zou je aanraden om je gebruiksaanwijzing en de online store er ook er even op na te slaan om zeker te weten of het ook in het pakket zit dat jij hebt.
YouTube: How to use Voice Control - Operating System 7 - BMW How-To
[ Voor 18% gewijzigd door Puf op 18-03-2024 23:44 ]
Vandaag navigatie geupdate. Gaat toch wel een stuk makkelijker als over de wifi.
Downloaden op usb, erin prikken en 10 minuten later klaar.
Roadmap Europe U2324C1R
X2 M35i 2019.
Downloaden op usb, erin prikken en 10 minuten later klaar.
Roadmap Europe U2324C1R
X2 M35i 2019.
[ Voor 4% gewijzigd door roland kroes op 19-03-2024 03:10 ]
70 km met gemak? Dat ga je echt niet halen of je moet 70 rijden en dan nog vraag ik het me af. Ik rijd dagelijks 86 km, altijd 105 km per uur op de acc en het is in limburg dus nauwelijks files. Met de huidige buitentemperatuur van tussen de 10 en 15 graden red ik dan maximaal een kilometer of 47 volledig electrisch. Mijn BMW 3 serie is van 2023.com2,1ghz schreef op maandag 18 maart 2024 @ 22:03:
[...]
Excuus typo. Rond de 70 bedoel ik. Ik heb een G20 330e uit juni 2022. De 74km heb ik volgens mij max gezien.
Volgens home assistant heeft mijn BMW met een volle accu afgelopen 5 maart 55km bereik laten zien. En dat was met een buitentemperatuur van rond 9 graden zo te zien. Die 70 km haalt hij ook met gemak op de snelweg met een temperatuur van rond 20 graden. Maar dit is gevalletje cruise control en rustig verkeer he.
Geschatte elektrisch bereik van maart 2024:
Voornamelijk op de maandagen haal ik veel kilometers eruit want dat is mijn kantoordag. De rest van de week zijn korte ritjes binnen de bebouwde kom door vrouwlief.
[Afbeelding]
Edit:
Ik bedenk me net dat ik misschien een beetje heb gesjoemeld. Heb namelijk ontdekt dat als je accu leeg is en je rijdt in sport modus, dat hij altijd ongeveer 22% gaat laden met de brandstofmotor. mogelijk is daar die 70+km blijven hangen bij mij.
www.tweakers.net/gallery/107938/sys
Ik zal er wat beter opletten dit keer. Maar durf met 100% zekerheid te zetten dat 55km peanuts is. Dat heb ik vorig week maandag namelijk gedaan. Woon werk enkel rit~120km 5:30 op de A1. Dagteller gaf aan dat ik totaal 110km elektrisch had gereden.JTB81 schreef op dinsdag 19 maart 2024 @ 08:22:
[...]
70 km met gemak? Dat ga je echt niet halen of je moet 70 rijden en dan nog vraag ik het me af. Ik rijd dagelijks 86 km, altijd 105 km per uur op de acc en het is in limburg dus nauwelijks files. Met de huidige buitentemperatuur van tussen de 10 en 15 graden red ik dan maximaal een kilometer of 47 volledig electrisch. Mijn BMW 3 serie is van 2023.
Ff kijken of ik de gopro erop kan zetten
Dit ziet er wel strak uit.DeBaroN schreef op dinsdag 19 maart 2024 @ 07:57:
De gepoedecoate velgen liggen er onder. Snel paar plaatjes:
Ander keertje paar mooie maken in de zon en een betere plek.,
[Afbeelding] [Afbeelding] [Afbeelding]
Heb jij ook Black Sapphire?
Twijfel hier nog steeds wat ik er onder ga leggen qua velg als de zomerbanden volgende zomer op zijn.
Nieuwe velgen / bestaande velgen spuiten (en zo ja welke kleur dan) / niks aan doen en geld besparen
Winter velgen ben ik over uit, zodra die aan vervanging toe zijn gaan die naar de spuiterij voor gewoon saai black gloss. Test ronde gedaan met plastidip en een gloss coating en dat zag er stuk beter uit dan de originele. Bij zomer velgen ben ik er nog niet over uit.
----
Tevens een projectje aan het doen; DIY iconic glow voor F48. Nog niet zeker hoe ik ze ga monteren. Of gaatjes boren en de ledstrip aan de bovenkant bevestigen of zijwaarts in de grill-spaken aangezien er soort cut-out is aan 1 kant.
Ik neig nu naar optie 2, zijwaarts
![]() | ![]() |
Snelle test opstelling:
![]() | ![]() |
Iemand die net iets meer van electronica weet, kom ik weg met 12V ledstrip direct koppelen of gaan ze dan snel stuk omdat met de dynamo de spanning natuurlijk een stuk hoger ligt.
[ Voor 12% gewijzigd door Mr Pingu op 19-03-2024 09:01 ]
Instagram | Fujifilm X-T2 Graphite | Fujinon 18-55mm | Fujinon 23mm F/2 WR | DJI Mini 3 Pro | iPhone 14 Pro | BMW X1 F48 ('18)
Dank je. Black Shapphire inderdaad.Mr Pingu schreef op dinsdag 19 maart 2024 @ 09:00:
[...]
Dit ziet er wel strak uit.![]()
Heb jij ook Black Sapphire?
Twijfel hier nog steeds wat ik er onder ga leggen qua velg als de zomerbanden volgende zomer op zijn.
Nieuwe velgen / bestaande velgen spuiten (en zo ja welke kleur dan) / niks aan doen en geld besparen
Winter velgen ben ik over uit, zodra die aan vervanging toe zijn gaan die naar de spuiterij voor gewoon saai black gloss. Test ronde gedaan met plastidip en een gloss coating en dat zag er stuk beter uit dan de originele. Bij zomer velgen ben ik er nog niet over uit.
----
Tevens een projectje aan het doen; DIY iconic glow voor F48. Nog niet zeker hoe ik ze ga monteren. Of gaatjes boren en de ledstrip aan de bovenkant bevestigen of zijwaarts in de grill-spaken aangezien er soort cut-out is aan 1 kant.
Ik neig nu naar optie 2, zijwaarts
[Afbeelding] [Afbeelding]
Snelle test opstelling:
[Afbeelding] [Afbeelding]
Iemand die net iets meer van electronica weet, kom ik weg met 12V ledstrip direct koppelen of gaan ze dan snel stuk omdat met de dynamo de spanning natuurlijk een stuk hoger ligt.
De winterset is bij mij ook zwart (ook mat).
Staat hem ook wel naar mijn mening
Heel fraai!DeBaroN schreef op dinsdag 19 maart 2024 @ 07:57:
De gepoedecoate velgen liggen er onder. Snel paar plaatjes:
Ander keertje paar mooie maken in de zon en een betere plek.,
[Afbeelding] [Afbeelding] [Afbeelding]
Mijn F31 wordt deze week 1,5 maand na inbraak opgelapt. Na lang twijfelen maar meteen een afspraak met Fleetaccess ingepland voor het plaatsen van een aftermarket klasse 3 alarm.
Hopen dat ze hem daarmee overslaan.
Ja dat staat ook goed inderdaad.DeBaroN schreef op dinsdag 19 maart 2024 @ 09:08:
[...]
Dank je. Black Shapphire inderdaad.
De winterset is bij mij ook zwart (mat).
Staat hem ook wel naar mijn mening
[Afbeelding]
Winter hier:
Before:
![]() | ![]() |
After
![]() | ![]() |
edit: Zie dat dit ook nog voor de tint van de achterruiten is
[ Voor 45% gewijzigd door Mr Pingu op 19-03-2024 09:20 ]
Instagram | Fujifilm X-T2 Graphite | Fujinon 18-55mm | Fujinon 23mm F/2 WR | DJI Mini 3 Pro | iPhone 14 Pro | BMW X1 F48 ('18)
Eagle Creek schreef op maandag 18 maart 2024 @ 23:25:
[...]
zojuist een keer op 15 geprobeerd. Maar het commando online zoeken, of zoek online is geheel onbekend. G 20 2019.
Ik krijg het in mijn G21 ook nog niet werkend. Connected Booster is actief, online spraakverwerking kon ik onder het rijden zo snel niet vinden. Ga ik later vandaag even uitzoeken.Puf schreef op maandag 18 maart 2024 @ 23:40:
[...]
Dan lijkt het alsof er iets in je instellingen niet goed staat.
Connected Booster met BMW Online actief? Intelligent voice assistant en online spraakverwerking aanstaan? Ik heb zelf een F30 met iDrive 6 en jij hebt een G20 met iDrive 7, dus ik zou je aanraden om je gebruiksaanwijzing en de online store er ook er even op na te slaan om zeker te weten of het ook in het pakket zit dat jij hebt.
YouTube: How to use Voice Control - Operating System 7 - BMW How-To
Ik weet nu wel hoe ik handmatig bij POI's naar bijv. Ikea kan zoeken waarna ik een volledige lijst krijg. Dat is echter omslachtig, ik wil dat gewoon middels spraak kunnen doen
Het moet idd wel door stiekem bijladen in de achtergrond komen terwijl je 1:10 rijd op benzinecom2,1ghz schreef op maandag 18 maart 2024 @ 22:03:
[...]
Edit:
Ik bedenk me net dat ik misschien een beetje heb gesjoemeld. Heb namelijk ontdekt dat als je accu leeg is en je rijdt in sport modus, dat hij altijd ongeveer 22% gaat laden met de brandstofmotor. mogelijk is daar die 70+km blijven hangen bij mij.
Zo ver boven de officiele WLTP range van 60 is niet echt haalbaar
Als ik de batterij leeg rijd, dan op benzine terwijl die geforceerd weer naar 100% bijlaad met 1:10 verbruik, haal je ook 2x40km nu
Maar vanochtend zonder valsspelen de 40km gehaald iig.
[ Voor 15% gewijzigd door YakuzA op 19-03-2024 09:48 ]
Death smiles at us all, all a man can do is smile back.
PSN
Als je ze overdrived gaan ze sneller stuk. Hoeveel sneller ligt een beetje aan gebruikte weerstand per segment.Mr Pingu schreef op dinsdag 19 maart 2024 @ 09:00:
[...]
----
Tevens een projectje aan het doen; DIY iconic glow voor F48. Nog niet zeker hoe ik ze ga monteren. Of gaatjes boren en de ledstrip aan de bovenkant bevestigen of zijwaarts in de grill-spaken aangezien er soort cut-out is aan 1 kant.
Ik neig nu naar optie 2, zijwaarts
[Afbeelding] [Afbeelding]
Snelle test opstelling:
[Afbeelding] [Afbeelding]
Iemand die net iets meer van electronica weet, kom ik weg met 12V ledstrip direct koppelen of gaan ze dan snel stuk omdat met de dynamo de spanning natuurlijk een stuk hoger ligt.
Een stripje kan ook behoorlijk heet worden, zeker als de aangeboden voltage (en opgenomen vermogen) omhoog gaat. Als je de input stabiliseert heb je dus ook altijd dezelfde hoeveelheid licht.
COB heb je ook gezien?
Fwiw, heel veel kennis heb ik ook niet.
- knip -
Spanningsstabilisator er tussen ;-)Mr Pingu schreef op dinsdag 19 maart 2024 @ 09:00:
[...]
Dit ziet er wel strak uit.![]()
Heb jij ook Black Sapphire?
Twijfel hier nog steeds wat ik er onder ga leggen qua velg als de zomerbanden volgende zomer op zijn.
Nieuwe velgen / bestaande velgen spuiten (en zo ja welke kleur dan) / niks aan doen en geld besparen
Winter velgen ben ik over uit, zodra die aan vervanging toe zijn gaan die naar de spuiterij voor gewoon saai black gloss. Test ronde gedaan met plastidip en een gloss coating en dat zag er stuk beter uit dan de originele. Bij zomer velgen ben ik er nog niet over uit.
----
Tevens een projectje aan het doen; DIY iconic glow voor F48. Nog niet zeker hoe ik ze ga monteren. Of gaatjes boren en de ledstrip aan de bovenkant bevestigen of zijwaarts in de grill-spaken aangezien er soort cut-out is aan 1 kant.
Ik neig nu naar optie 2, zijwaarts
[Afbeelding] [Afbeelding]
Snelle test opstelling:
[Afbeelding] [Afbeelding]
Iemand die net iets meer van electronica weet, kom ik weg met 12V ledstrip direct koppelen of gaan ze dan snel stuk omdat met de dynamo de spanning natuurlijk een stuk hoger ligt.
https://g07.bimmerpost.com/forums/showthread.php?t=1922515
https://printcraft3d.nl Protect your BMW! https://BimmerNotify.app
Misschien gekke vraag, maar ik heb deze handtekening in het serviceboekje staan en vroeg me af of iemand deze bekend voorkomt en weet waar die van is?
Welke pagina? Sonderablauf?Daan schreef op dinsdag 19 maart 2024 @ 11:42:
Misschien gekke vraag, maar ik heb deze handtekening in het serviceboekje staan en vroeg me af of iemand deze bekend voorkomt en weet waar die van is?
[Afbeelding]
DeBaroN schreef op dinsdag 19 maart 2024 @ 07:57:
De gepoedecoate velgen liggen er onder. Snel paar plaatjes:
Ander keertje paar mooie maken in de zon en een betere plek.,
Saphirschwarz (475) kan er - goedgepoetst (en ja, dat heb ik nog niet gedaan) - héél mooi uitzien.Mr Pingu schreef op dinsdag 19 maart 2024 @ 09:00:
Heb jij ook Black Sapphire?
Geen stempel? Meestal is het een stempel, paraaf en datum?Daan schreef op dinsdag 19 maart 2024 @ 11:57:
Nee gewoon bij het reguliere onderhoud.
Nope, dit is het. Mijn auto is bij deze partij tussen 2018 en 2023 in onderhoud geweest. Kan dus ook gewoon een onafhankelijke monteur geweest zijn, maar heb alleen deze handtekeningen dus. Wel datums, kilometerstanden, maar geen stempel.CreativeS schreef op dinsdag 19 maart 2024 @ 12:06:
[...]
Geen stempel? Meestal is het een stempel, paraaf en datum?
[ Voor 6% gewijzigd door Daan op 19-03-2024 12:14 ]
De beroemde... of liever gezegd de beruchte speld.Daan schreef op dinsdag 19 maart 2024 @ 12:13:
Nope, dit is het. Mijn auto is bij deze partij tussen 2018 en 2023 in onderhoud geweest. Kan dus ook gewoon een onafhankelijke monteur geweest zijn, maar heb alleen deze handtekeningen dus. Wel datums, kilometerstanden, maar geen stempel.
COB heb ik naar gekeken en heb ook paar stripjes besteld als test maar die gingen niet aan direct op een 9V batterijtje???Raymond P schreef op dinsdag 19 maart 2024 @ 10:26:
[...]
Als je ze overdrived gaan ze sneller stuk. Hoeveel sneller ligt een beetje aan gebruikte weerstand per segment.
Een stripje kan ook behoorlijk heet worden, zeker als de aangeboden voltage (en opgenomen vermogen) omhoog gaat. Als je de input stabiliseert heb je dus ook altijd dezelfde hoeveelheid licht.
COB heb je ook gezien?
Fwiw, heel veel kennis heb ik ook niet.
Ik ben echt een leek in dit, wat is het voordeel / nadeel van COB?
Ik kan evt deze bestellen, IP68 en 5mm breed, 10mm is eigenlijk te breed. In ieder geval als ik het aan de bovenkant wil bevestigen. https://www.aliexpress.us...ayAdapt=glo2usa4itemAdapt
Toch weer bijna 30 euries, maar IP68 en 5mm breedte is moeilijk te vinden...
'spanningsstabilisator' waar moet ik aan denken? Ooit 5 studiepunten electro gehad maar dat is zo ver weg gezakt... dat ze die 5 studiepunten ook wel weer weg kunnen halen van m'n diplomaGreetoz schreef op dinsdag 19 maart 2024 @ 10:58:
[...]
Spanningsstabilisator er tussen ;-)
https://g07.bimmerpost.com/forums/showthread.php?t=1922515
Die post is mijn inspiratie geweest.
Het probleem met de F48 grill is dat het kantje aan de bovenkant maar 6mm is. 5mm PCB ledstrip + silicon sleeve past dan precies. Ook zijwaarts past 5mm het beste.
Ik had snel met wat plakband een opstelling gemaakt maar vond de lichtval zijwaarts er eigenlijk beter uitkomen want dan is er niet zoveel weerspiegeling in het chroomgedeelte. Maar wellicht komt dat wat beter uit de verf als ik daadwerlijk het stripje op de kant leg. Ik ben nu aan het kijken of ik nog ergens een tweedehands grill op kan duiken. (Iedereen wil zwarte Shadowline grill, dus chrome grill is vaak wel ergens te vinden. Persoonlijk vind ik chrome bij een zwarte auto mooier want anders is het contrast weg.)
Nog niet toegekomen om meerdere reepjes op 9v batterijtje te koppelen.
Zie:
![]() | ![]() |
[ Voor 26% gewijzigd door Mr Pingu op 19-03-2024 14:26 ]
Instagram | Fujifilm X-T2 Graphite | Fujinon 18-55mm | Fujinon 23mm F/2 WR | DJI Mini 3 Pro | iPhone 14 Pro | BMW X1 F48 ('18)
Gewoon zoiets https://www.dewitschijnde...spanningsstabilisator-12v ?Greetoz schreef op dinsdag 19 maart 2024 @ 10:58:
[...]
Spanningsstabilisator er tussen ;-)
https://g07.bimmerpost.com/forums/showthread.php?t=1922515
Instagram | Fujifilm X-T2 Graphite | Fujinon 18-55mm | Fujinon 23mm F/2 WR | DJI Mini 3 Pro | iPhone 14 Pro | BMW X1 F48 ('18)
Alles wat aan kan staat staat aan vziw.Puf schreef op maandag 18 maart 2024 @ 23:40:
[...]
Dan lijkt het alsof er iets in je instellingen niet goed staat.
Connected Booster met BMW Online actief? Intelligent voice assistant en online spraakverwerking aanstaan? Ik heb zelf een F30 met iDrive 6 en jij hebt een G20 met iDrive 7, dus ik zou je aanraden om je gebruiksaanwijzing en de online store er ook er even op na te slaan om zeker te weten of het ook in het pakket zit dat jij hebt.
YouTube: How to use Voice Control - Operating System 7 - BMW How-To
~ Information security professional & enthousiast ~ EC Twitter ~
@Mr Pingu COB geeft een gelijkmatiger lichtbeeld, je ziet dan niet (of amper) de individuele leds. Nadeel is de prijs, maareh dat is een nonissue.
Een mp1584 bordje zou al voldoende zijn denk ik.
Je wilt iig een regulator die een lage drop heeft zodat je bij een wat lagere werkspanning geen knipperende meuk krijgt.
Een mp1584 bordje zou al voldoende zijn denk ik.
Je wilt iig een regulator die een lage drop heeft zodat je bij een wat lagere werkspanning geen knipperende meuk krijgt.
- knip -
Check.Raymond P schreef op dinsdag 19 maart 2024 @ 15:07:
@Mr Pingu COB geeft een gelijkmatiger lichtbeeld, je ziet dan niet (of amper) de individuele leds. Nadeel is de prijs, maareh dat is een nonissue.
Een mp1584 bordje zou al voldoende zijn denk ik.
Je wilt iig een regulator die een lage drop heeft zodat je bij een wat lagere werkspanning geen knipperende meuk krijgt.
Zijwaarts in de grill spaken monteren -> COB beter want gelijkmatiger.
Vanaf bovenafmonteren; als ik vanaf de rand aan de bovenkant moet monteren kan ik net zo goed ledjes pakken aangezien ik gaatjes moet boren want het randje is tegelijkertijd ook het bevestigingspuntje; zoals in het linkje van greetoz, behalve dat in mijn grill ik maar 6mm kant heb.
Zo'n MP1584 zou idd ook mooie oplossing zijn. Vriend van me doosje laten 3D-printen en dan ergens wegwerken
edit: Oh ik zie nu dat voor 5V strips is? Ik heb juist nu allemaal 12V strips ingekocht
Hier hebben ze ook nog over diode als beveiliging ertussen plaatsen: https://forum.arduino.cc/...-a-car-with-mp1584/598838
Enig idee waarom mijn COB-stripjes niet werken van een 9V blokje (andere stripjes deden het wel)?
[ Voor 6% gewijzigd door Mr Pingu op 19-03-2024 15:37 ]
Instagram | Fujifilm X-T2 Graphite | Fujinon 18-55mm | Fujinon 23mm F/2 WR | DJI Mini 3 Pro | iPhone 14 Pro | BMW X1 F48 ('18)
Die COB strips heb je ook 6mm breed. Of nog dunner led filament wire.
Zo'n mp1584 bordje is meestal geen fixed voltage maar verstelbaar.
Of het de beste keuze is voor een led strip weet ik niet. Ik heb er iig wel twee in gebruik in de auto.
Strips hebben een minimale voltage nodig om aan te gaan, met 9v zal ie net aan moeten zijn en een hele (hele) zachte glow moeten geven. Bij reguliere led strips valt dat sneller op.
Zo'n mp1584 bordje is meestal geen fixed voltage maar verstelbaar.
Of het de beste keuze is voor een led strip weet ik niet. Ik heb er iig wel twee in gebruik in de auto.
Strips hebben een minimale voltage nodig om aan te gaan, met 9v zal ie net aan moeten zijn en een hele (hele) zachte glow moeten geven. Bij reguliere led strips valt dat sneller op.
- knip -
Raymond P schreef op dinsdag 19 maart 2024 @ 15:52:
Die COB strips heb je ook 6mm breed. Of nog dunner led filament wire.
Zo'n mp1584 bordje is meestal geen fixed voltage maar verstelbaar.
Of het de beste keuze is voor een led strip weet ik niet. Ik heb er iig wel twee in gebruik in de auto.
Strips hebben een minimale voltage nodig om aan te gaan, met 9v zal ie net aan moeten zijn en een hele (hele) zachte glow moeten geven. Bij reguliere led strips valt dat sneller op.
Ik vind die COB-strips in 5/6mm erg lastig te vinden, zeker ook in IP68. Ik woon in Noorwegen dus beschikbaarheid voor dit soort dingen is sowieso slecht, eigenlijk is aliexpress het beste voor dit soort dingen. Maargoed heb er 1 gevonden, alleen 30 euro. Voordat ik die ga bestellen ga ik eerst nog even kijken of iemand nog even een 12v accu heeft liggen voor wat betere testjes.Raymond P schreef op dinsdag 19 maart 2024 @ 15:52:
Die COB strips heb je ook 6mm breed. Of nog dunner led filament wire.
Zo'n mp1584 bordje is meestal geen fixed voltage maar verstelbaar.
Of het de beste keuze is voor een led strip weet ik niet. Ik heb er iig wel twee in gebruik in de auto.
Strips hebben een minimale voltage nodig om aan te gaan, met 9v zal ie net aan moeten zijn en een hele (hele) zachte glow moeten geven. Bij reguliere led strips valt dat sneller op.
Nu hoeft het natuurlijk geen IP68 te zijn, maar maakt het sealen wel stuk makkelijker van dan zit de hele strip al in siliconen. De grill namelijk wel iets waar gewoon de hoge druk af en toe over gaat.
Ah, betreft die instelling had er overheen gelezen .zit inderdaad een potentiometer in. Ga even kijken waar ik zo'n mp1584 vandaan kan halen dan en dan instellen op 12,V. Heb je een idee wat er gebeurd als de dynamo niet aan staat, wat doet dit bordje dan?
In ieder geval bedankt voor de input, wordt op prijs gesteldWith a 12V input for instance, the upper output limit will be approximately 10.4V before the module may drop out of regulation.
Instagram | Fujifilm X-T2 Graphite | Fujinon 18-55mm | Fujinon 23mm F/2 WR | DJI Mini 3 Pro | iPhone 14 Pro | BMW X1 F48 ('18)
Zo'n bordje stabiliseert de input, dus (van pakweg 30V) tot +/- 12.3V wordt er stabiel 12V (of wat je instelt) van gemaakt. Daaronder zakt het wat in. Althans, dat is de drop die ik hier nu meet op m'n bureau met 100mA load op een Chinees bordje. Dat zou best iets meer kunnen worden als je 5 meter ledstrip in je grill weet te stoppen. 
IP68 6mm breed is idd lastiger te krijgen, en het wordt vast nog iets lastiger als je de kleur van OEM verlichting wilt matchen. Houd er wel rekening mee dat als je gaat knippen in een snoer en niet afdicht met siliconelijm je ook geen IP68 meer hebt.
Verder maakt het imho niet uit wat je doet aan de auto en wat een ander ervan vindt (zolang het veilig blijft). Op zijn allerminst moet dat geen factor zijn bij het krijgen van wel/geen hulp.
IP68 6mm breed is idd lastiger te krijgen, en het wordt vast nog iets lastiger als je de kleur van OEM verlichting wilt matchen. Houd er wel rekening mee dat als je gaat knippen in een snoer en niet afdicht met siliconelijm je ook geen IP68 meer hebt.
Verder maakt het imho niet uit wat je doet aan de auto en wat een ander ervan vindt (zolang het veilig blijft). Op zijn allerminst moet dat geen factor zijn bij het krijgen van wel/geen hulp.
- knip -
* Theimon bijt wel ff hoor
Wat een kerstboomversiering! Slaat werkelijk als een lul op een drumstel!
Het is niet mijn ding, maar hé, als jij er blij van wordt; lekker doen natuurlijk
Wat een kerstboomversiering! Slaat werkelijk als een lul op een drumstel!
Het is niet mijn ding, maar hé, als jij er blij van wordt; lekker doen natuurlijk
Evil in general does not sleep, and therefore doesn't see why anyone else should. | There is no "i" in denial. | There is no "i" in TEAM, but there is ME!
Toevallig een link naar beetje OK chinees bordje?Raymond P schreef op dinsdag 19 maart 2024 @ 17:13:
Zo'n bordje stabiliseert de input, dus (van pakweg 30V) tot +/- 12.3V wordt er stabiel 12V (of wat je instelt) van gemaakt. Daaronder zakt het wat in. Althans, dat is de drop die ik hier nu meet op m'n bureau met 100mA load op een Chinees bordje. Dat zou best iets meer kunnen worden als je 5 meter ledstrip in je grill weet te stoppen.
IP68 6mm breed is idd lastiger te krijgen, en het wordt vast nog iets lastiger als je de kleur van OEM verlichting wilt matchen. Houd er wel rekening mee dat als je gaat knippen in een snoer en niet afdicht met siliconelijm je ook geen IP68 meer hebt.
Verder maakt het imho niet uit wat je doet aan de auto en wat een ander ervan vindt (zolang het veilig blijft). Op zijn allerminst moet dat geen factor zijn bij het krijgen van wel/geen hulp.
OEM kleur hoeft niet perse. Ik mik gewoon op 6500K, koud led licht en zal wel ongeveer goed zijn.
5 meter gaat er nooit in haha. 16 spijlen ala 13cm. Heb ik minimaal nog de helft over.
Ik zal toch moeten knippen en de uiteinden in de siliconen moeten zetten, maar dat is makkelijker als het al zo’n ip68 tube is. Kapje erop en volstoppen met siliconenlijm.
Eindelijk bijten de vissen
Instagram | Fujifilm X-T2 Graphite | Fujinon 18-55mm | Fujinon 23mm F/2 WR | DJI Mini 3 Pro | iPhone 14 Pro | BMW X1 F48 ('18)
Hoe heet de optie die een waarschuwing laat zien als je wordt ingehaald?
Ik geloof lane change warning / spurwechselwarnung, latere / meer geavanceerde versies heet dat lane change Assistant dacht ik.RAAF12 schreef op dinsdag 19 maart 2024 @ 23:44:
Hoe heet de optie die een waarschuwing laat zien als je wordt ingehaald?
Optiecode 5AG op F-series
[ Voor 4% gewijzigd door Mr Pingu op 19-03-2024 23:51 ]
Instagram | Fujifilm X-T2 Graphite | Fujinon 18-55mm | Fujinon 23mm F/2 WR | DJI Mini 3 Pro | iPhone 14 Pro | BMW X1 F48 ('18)
Die heet "Nonsens".RAAF12 schreef op dinsdag 19 maart 2024 @ 23:44:
Hoe heet de optie die een waarschuwing laat zien als je wordt ingehaald?
Een Bimma wordt niet ingehaald.
Bimma haalt jou in.
Ok nu serieus: Lane Change Warning
Dat is toch je dodehoeksensor? Die geeft aan als iemand in je dodehoek komt en je probeert in te halen. Daarna komt je lane-assist in werking mocht alsnog willen veranderen van baan.RAAF12 schreef op dinsdag 19 maart 2024 @ 23:44:
Hoe heet de optie die een waarschuwing laat zien als je wordt ingehaald?
Mijn auto geeft soms aan dat er rechts een andere auto rijdt als ik naar rechts wil, terwijl er niets rijdt en op dat moment als ik ga wisselen van baan, dan gaat mijn auto niet en krijg ik ook een melding van dat het niet kan en dat is je lane-assist.
Even een andere vraag, ik word gek van die melding van een adres in de navi die tevoorschijn komt zodra ik instap en start. Het adres heb ik al eruit gehaald bij laatste bestemmingen/favorieten en een ander adres ingevoerd maar nee hoor hetzelfde adres blijft elke keer op het scherm oppoppen om daar naar toe te gaan. Anders ga ik morgen maar even naar de dealer, het is namelijk vrij irritant.
[ Voor 17% gewijzigd door itsalex op 20-03-2024 00:13 ]
I hit the CTRL key, but I'm still not in control!
:strip_exif()/f/image/AwDIrHiarVOIjEzkK46Qcgpa.jpg?f=fotoalbum_large)
:strip_exif()/f/image/QX9ypZxNxo85V2RfFGJXjRRL.jpg?f=fotoalbum_tile)
:strip_exif()/f/image/AcLHs1MX03lB6FtHZhS8BarN.jpg?f=fotoalbum_tile)
:strip_exif()/f/image/omJsb8dLi6j4AeJXaB8WcFx6.jpg?f=fotoalbum_tile)
:strip_exif()/f/image/olZ4B4xoLHavY9fY6igNGR2a.jpg?f=fotoalbum_tile)
:strip_exif()/f/image/tGUqOPMAgM5qdclUxapGUV6J.jpg?f=fotoalbum_tile)
:strip_exif()/f/image/UFrBB3MikS5IZAqmI78Zj8wa.jpg?f=fotoalbum_tile)
:strip_exif()/f/image/fjvV3pYkVH6uxWHfrbTMjehh.jpg?f=fotoalbum_tile)
:strip_exif()/f/image/UK02oVsRJzpMTkJXYFyJKafe.jpg?f=fotoalbum_tile)
:strip_exif()/f/image/M0fapwxo5iBqLBC0ED1nymmI.jpg?f=fotoalbum_tile)
:strip_exif()/f/image/n99XhCNuYZ3C7MO1r9SmJEGV.jpg?f=fotoalbum_tile)
:strip_exif()/f/image/xgHvlhmJC4SVwnYnQy7ZLLvL.jpg?f=fotoalbum_tile)