Inderdaad hier werkt de smart cloud timer ook weer.
Dit is best bizar - maar is de data van de Pana nou werkelijk zo slecht?
Zowel mijn kWh meter als de L3-fase meterkast geeft aan dat vannacht +-600watt verbruik was continue.
Echter kijk je op dat moment in de Pana controller en/of (nu) in de cloud wat het verbruik is: 400Watt amper
Dat er,blijkbaar, Pana afrond op 200Watt, zo ver ik begrepen heb; zijn deze verschillen toch abnormaal?
Doe ik iets verkeerd; kijk ik verkeerd of?
Zowel mijn kWh meter als de L3-fase meterkast geeft aan dat vannacht +-600watt verbruik was continue.
Echter kijk je op dat moment in de Pana controller en/of (nu) in de cloud wat het verbruik is: 400Watt amper
Dat er,blijkbaar, Pana afrond op 200Watt, zo ver ik begrepen heb; zijn deze verschillen toch abnormaal?
Doe ik iets verkeerd; kijk ik verkeerd of?
12,85kWp - ZB 7,5m2/400l - 5kW Pana H WP (CV&SWW) - 13,8kWh accu
Je doet niets verkeerd. De interne pana gegevens mbt het opgenomen vermogen wijken sterk af. Het afgegeven vermogen zou volgens sommigen realistisch zijn.Crazy- schreef op zaterdag 4 april 2020 @ 21:51:
Dit is best bizar - maar is de data van de Pana nou werkelijk zo slecht?
Zowel mijn kWh meter als de L3-fase meterkast geeft aan dat vannacht +-600watt verbruik was continue.
Echter kijk je op dat moment in de Pana controller en/of (nu) in de cloud wat het verbruik is: 400Watt amper
Dat er,blijkbaar, Pana afrond op 200Watt, zo ver ik begrepen heb; zijn deze verschillen toch abnormaal?
Doe ik iets verkeerd; kijk ik verkeerd of?
Gasloos. Mitsubishi scr-m60v-200d-set. Zonnepanelen 5760wp. Marstek Venus E V2. 5,12 KWh
wat een prutsers dan daar in Japan 🤭pleio65 schreef op zaterdag 4 april 2020 @ 22:13:
[...]
Je doet niets verkeerd. De interne pana gegevens mbt het opgenomen vermogen wijken sterk af. Het afgegeven vermogen zou volgens sommigen realistisch zijn.
Naja duidelijk... minder zorgen om maken; nog even geduld. heisamon besteld; tenminste volledige monitoring. Mis een beetje de data ;-)
Wel ontzettend blij met de WP. Zelfs de WAF is enorm hoog haha
12,85kWp - ZB 7,5m2/400l - 5kW Pana H WP (CV&SWW) - 13,8kWh accu
Eigelijk is dat toch vrij vreemd?
Je apparaat kan dan toch zo buiten zijn specs lopen als je zo'n marges gebruikt?
Je apparaat kan dan toch zo buiten zijn specs lopen als je zo'n marges gebruikt?
Absoluut relatief, relatief absoluut.
Hier nog steeds niet.timovd schreef op zaterdag 4 april 2020 @ 08:29:
@falconz, @Chip2710 en anderen, mijn timer werkt weer sinds deze ochtend.
SUZ-SWM40VA + ERSD-VM2DR1
Verder is het een prima apparaat. Hij doet wat die moet doen. Pruttelt zo’n beetje door. En als het goed koud is gaat die flink aan de bak.Crazy- schreef op zaterdag 4 april 2020 @ 22:46:
[...]
wat een prutsers dan daar in Japan 🤭
Naja duidelijk... minder zorgen om maken; nog even geduld. heisamon besteld; tenminste volledige monitoring. Mis een beetje de data ;-)
Wel ontzettend blij met de WP. Zelfs de WAF is enorm hoog haha
Ik heb me nog niet verdiept in heisamon. Maar ik vraag mij wel af of de heisamon van een S0 meter gegevens krijgt. Ik vraag dit omdat ik er sinds kort achter gekomen ben dat sommige S0 meters ibehoorlijk in hun meting afwijken.
Gasloos. Mitsubishi scr-m60v-200d-set. Zonnepanelen 5760wp. Marstek Venus E V2. 5,12 KWh
De retour sensor op de Pana maar gecorrigeerd met 2 graden ivm afwijking met eigen metingen.
Met WAR blijft de pomp continue draaien; klopt dit? Heeft dit te maken met de buiten setpoint van 25 graden dat deze pas uitschakelt?
Begrijp nu ook wel dat ik mijn verdelen VV pomp er tussen moet gaan halen; de WP trekt het wel alleen en hierdoor geen flow problemen. Binnenkort maar eens kijken of dat lukt....
Zal beteken dat er een hoop liters water opgevangen moeten gaan worden op 1 of andere manier 🧐
Met WAR blijft de pomp continue draaien; klopt dit? Heeft dit te maken met de buiten setpoint van 25 graden dat deze pas uitschakelt?
Begrijp nu ook wel dat ik mijn verdelen VV pomp er tussen moet gaan halen; de WP trekt het wel alleen en hierdoor geen flow problemen. Binnenkort maar eens kijken of dat lukt....
Zal beteken dat er een hoop liters water opgevangen moeten gaan worden op 1 of andere manier 🧐
12,85kWp - ZB 7,5m2/400l - 5kW Pana H WP (CV&SWW) - 13,8kWh accu
Hier reageert ie ook weer, alleen nog niet 100% want de aanpassingen die ik afgelopen week in het schema had gemaakt pakt 'ie nog niet. Ik geef het nog maar even de tijd...
De waterpomp blijft continue draaien als je op watertemperatuur verwarmd. Mede om die reden wordt een buffervat gebruikt. De WP draait over het buffervat. Gebruikers, zoals vloer en radiatoren kunnen zonder probleem dicht staan. De pomp blijft over het buffer draaien.Crazy- schreef op zondag 5 april 2020 @ 13:16:
De retour sensor op de Pana maar gecorrigeerd met 2 graden ivm afwijking met eigen metingen.
Met WAR blijft de pomp continue draaien; klopt dit? Heeft dit te maken met de buiten setpoint van 25 graden dat deze pas uitschakelt?
Begrijp nu ook wel dat ik mijn verdelen VV pomp er tussen moet gaan halen; de WP trekt het wel alleen en hierdoor geen flow problemen. Binnenkort maar eens kijken of dat lukt....
Zal beteken dat er een hoop liters water opgevangen moeten gaan worden op 1 of andere manier 🧐
Gasloos. Mitsubishi scr-m60v-200d-set. Zonnepanelen 5760wp. Marstek Venus E V2. 5,12 KWh
Ik heb geen buffer maar vloerverwarming zonder pomp en dat werk als de brandweer. De Pana laat de pomp lopen om toch water temperaturen te kunnen meten om zo te beslissen of hij weer aan moet. Pas bij het bereiken van de buiten setpoint stopt hij helemaal. Dus als je wilt dat de pomp eerder stopt deze setpoint temperatuur lager zetten.pleio65 schreef op zondag 5 april 2020 @ 13:40:
[...]
De waterpomp blijft continue draaien als je op watertemperatuur verwarmd. Mede om die reden wordt een buffervat gebruikt. De WP draait over het buffervat. Gebruikers, zoals vloer en radiatoren kunnen zonder probleem dicht staan. De pomp blijft over het buffer draaien.
De waardes die Panasonic weergeeft lijken inderdaad nergens op. maar volgens mij zijn de meeste waardes ter info en zal alleen de afwijking in temperaturen van de interne sensoren er toe doen. Wat overigens ook weer betrekkelijk is, ik heb aan de hand van de WAR instelling bepaald wat prettig is en wanneer de kamer op de juiste temperatuur is. Kalibreer je de sensoren dan moet je ook de WAR weer aanpassen. Lood om oud ijzer dus. Maar tweakers willen het nu eenmaal perfect hebben en ja dan ben je even bezig, maar dat vinden we dan ook wel weer leuk.
Gasloos sinds 10-03-2019. Panasonic 5Kw monoblok. panelen:2760 Wp ZZO en 2650 Wp zuid.
Ik zag net je foto van je vv pomp..Crazy- schreef op zondag 5 april 2020 @ 13:16:
De retour sensor op de Pana maar gecorrigeerd met 2 graden ivm afwijking met eigen metingen.
Met WAR blijft de pomp continue draaien; klopt dit? Heeft dit te maken met de buiten setpoint van 25 graden dat deze pas uitschakelt?
Begrijp nu ook wel dat ik mijn verdelen VV pomp er tussen moet gaan halen; de WP trekt het wel alleen en hierdoor geen flow problemen. Binnenkort maar eens kijken of dat lukt....
Zal beteken dat er een hoop liters water opgevangen moeten gaan worden op 1 of andere manier 🧐
Ik zou daar eens gaan meten
Je pomp icm de pomp van je wp kan wel eens erg slecht werken
1 pomp in je systeem zou voldoende zijn.
En daar je Tr van tweaken
Mijn systeem: 143.176.124.13:3000
Piet
Piet
Draai op war.... en dat is bizar.. [ zijn er die zeggen dat je beter war icm een thermostaat kunt draaien, dat kan je een paar kwh schelen ]
De WP gaat uit als hij te weinig warmte kwijt kan.
Edit. De data van heishamon [ bijv verbruik ] blijft verkeerd lopen tov van eigen metingen.
Dus vandaar ik op graaddagen vergelijk..
En de monitoring voor de lol heb, en om mijn Tr gelijk te krijgen..
[ Voor 8% gewijzigd door Dylantje2 op 05-04-2020 17:21 ]
zonneboiler, pelletkachel, 36 panels, Atlantic Wpb, pana 5 Kw H, Heishamon, Domoticz, Grafana, Solarmeters, PVO: https://pvoutput.org/list.jsp?id=15321&sid=19520
Waarom staat ie vanmorgen continu op 545 watt en dan ineens op 20? Log probleem of zo, want anders best raar dat ie de lagere stappen overslaat?Dylantje2 schreef op zondag 5 april 2020 @ 17:20:
[...]
Ik zag net je foto van je vv pomp..
Ik zou daar eens gaan meten
Je pomp icm de pomp van je wp kan wel eens erg slecht werken
1 pomp in je systeem zou voldoende zijn.
En daar je Tr van tweaken
Mijn systeem: 143.176.124.13:3000
Piet
Piet
Draai op war.... en dat is bizar.. [ zijn er die zeggen dat je beter war icm een thermostaat kunt draaien, dat kan je een paar kwh schelen ]
De WP gaat uit als hij te weinig warmte kwijt kan.
Edit. De data van heishamon [ bijv verbruik ] blijft verkeerd lopen tov van eigen metingen.
Dus vandaar ik op graaddagen vergelijk..
En de monitoring voor de lol heb, en om mijn Tr gelijk te krijgen..
1 PVoutput . Dongen NB
Vannacht een reboot gehad door niet goed werkende monit..reneeke1970 schreef op zondag 5 april 2020 @ 18:17:
[...]
Waarom staat ie vanmorgen continu op 545 watt en dan ineens op 20? Log probleem of zo, want anders best raar dat ie de lagere stappen overslaat?
Zwave kwam er weer eens niet vanzelf bij....
zonneboiler, pelletkachel, 36 panels, Atlantic Wpb, pana 5 Kw H, Heishamon, Domoticz, Grafana, Solarmeters, PVO: https://pvoutput.org/list.jsp?id=15321&sid=19520
Ik dacht al, vermogen is te strak...Dylantje2 schreef op zondag 5 april 2020 @ 18:51:
[...]
Vannacht een reboot gehad door niet goed werkende monit..
Zwave kwam er weer eens niet vanzelf bij....
1 PVoutput . Dongen NB
De s0 code heb ik vorig weekend er in gezet maar het is nog weinig tot niet getest.pleio65 schreef op zondag 5 april 2020 @ 09:21:
Ik heb me nog niet verdiept in heisamon. Maar ik vraag mij wel af of de heisamon van een S0 meter gegevens krijgt. Ik vraag dit omdat ik er sinds kort achter gekomen ben dat sommige S0 meters ibehoorlijk in hun meting afwijken.
Bij meten via de S0/pulse is het hoe meer imp/kwh de meter heeft hoe nauwkeuriger de S0 resultaten zijn. Het probleem ontstaat namelijk zodra de verbruik (in Watt) die over de kWh meter loopt ineens zakt. De software achter de S0 meter krijgt dan geen pulse die hij bij een bepaalde Watt wel zou verwachten. Rapporteer je dan gelijk 0 Watt of eerst de helft van de vorige aantal? Want die puls kan misschien net een seconde later wel komen. Dit effect is bij een lage imp/kwh meter veel groter dan een hoge imp/kwh meter.
En dan heb je natuurlijk nog de afwijking van de kWh meters zelf. Een MID meter zou officieel gekeurd moeten zijn dat je hem als doorbelasting naar een derde gebruiker zou mogen gebruiken en mag de afwijking hierdoor niet groot zijn.
Als er heishamon gebruikers zijn die willen testen met de S0 code, download de laatste binary van https://github.com/Egyras/HeishaMon/tree/master/binaries en sluit de S0 aan tussen GND en GPIO12 (S0 poort 1 van heishamon) en GND/GPIO14 (S0 poort 2). Bij vragen,.. even een PM
Nou, hier een nieuw schema er in gezet echter geen aansturing hoor.falconz schreef op zondag 5 april 2020 @ 13:21:
[...]
Hier reageert ie ook weer, alleen nog niet 100% want de aanpassingen die ik afgelopen week in het schema had gemaakt pakt 'ie nog niet. Ik geef het nog maar even de tijd...

SUZ-SWM40VA + ERSD-VM2DR1
Heb je wel op de knop "toepassen" gedrukt? Was ik vergeten namelijk...Chip2710 schreef op zondag 5 april 2020 @ 19:54:
[...]
Nou, hier een nieuw schema er in gezet echter geen aansturing hoor.
Jazeker!falconz schreef op zondag 5 april 2020 @ 22:32:
[...]
Heb je wel op de knop "toepassen" gedrukt? Was ik vergeten namelijk...
@falconz heb jij het programma in de standaard bedieningsunit er nog wel in staan of leeggehaald?
[ Voor 20% gewijzigd door Chip2710 op 06-04-2020 07:20 ]
SUZ-SWM40VA + ERSD-VM2DR1
Op je foto zie ik overal stelschroeven. Als je die dichtdraait en met die ontluchter links de verdeler drukloos maakt, kun je de vv-slangen loskoppelen zonder veel lekkage. Je moet dan alleen de open einden op dezelfde hoogte houden tot ze aan de nieuwe verdeler zitten.Crazy- schreef op zondag 5 april 2020 @ 13:16:
...
Begrijp nu ook wel dat ik mijn verdelen VV pomp er tussen moet gaan halen; de WP trekt het wel alleen en hierdoor geen flow problemen. Binnenkort maar eens kijken of dat lukt....
Zal beteken dat er een hoop liters water opgevangen moeten gaan worden op 1 of andere manier 🧐
Een dweil of badhanddoek en een emmertje kunnen nooit kwaad.
Nee, ik heb geen programma in de bedieningsunit, nooit gehad ook. Bij mij werkt alles weer goed (na het bevestigen van nieuw schema middels de knop "toepassen". Ik heb de WP nu helemaal uit gezet (middels bedieningspaneel, stroom er nog wel op). Het koelt 's nachts 1 graad af in huis, maar dat komt er overdag dmv zon en wtw wel weer bij. Hij verbruikt in "uit" stand nog 9 watt...Chip2710 schreef op zondag 5 april 2020 @ 22:34:
[...]
Jazeker!
@falconz heb jij het programma in de standaard bedieningsunit er nog wel in staan of leeggehaald?
Thanks, ga er naar kijken komende periode!FransvWoerkom schreef op maandag 6 april 2020 @ 00:52:
[...]
Op je foto zie ik overal stelschroeven. Als je die dichtdraait en met die ontluchter links de verdeler drukloos maakt, kun je de vv-slangen loskoppelen zonder veel lekkage. Je moet dan alleen de open einden op dezelfde hoogte houden tot ze aan de nieuwe verdeler zitten.
Een dweil of badhanddoek en een emmertje kunnen nooit kwaad.
Aanvullend:
Buitentemp. voor verwarming aan: 0
hoort deze op 0 te staan?
12,85kWp - ZB 7,5m2/400l - 5kW Pana H WP (CV&SWW) - 13,8kWh accu
Hallo. Ik heb een nieuwbouwhuis (2016) met 4200WP aan zonnepanelen (14 stuks) en mechanische ventilatie (Buva Q-Stream). Ik heb een CV systeem van intergas.
Gas gebruik ik voor het verwarmen van mijn verwarming, koken en douchen/bad.
Mijn verbruik met gas afgelopen jaar is: 700m3
Mijn verbruik met stroom is dit jaar: 1300Kwh en teruglevering 1853Kwh
Nu wil ik heel graag van het gas af om te gaan besparen op mijn energierekening wat al goed gelukt is met zonnepanelen. Inductie staat voor later dit jaar op de planning.
Wat is het voordeel van het plaatsen van een Panasonic Monoblok H versie in mijn huis?
De kosten van 2.995,00 euro voor een Panasonic Monoblok H vallen mij erg mee. (zeker na aftrek van 1900 subsidie).
Wat zijn jullie adviezen?
Gas gebruik ik voor het verwarmen van mijn verwarming, koken en douchen/bad.
Mijn verbruik met gas afgelopen jaar is: 700m3
Mijn verbruik met stroom is dit jaar: 1300Kwh en teruglevering 1853Kwh
Nu wil ik heel graag van het gas af om te gaan besparen op mijn energierekening wat al goed gelukt is met zonnepanelen. Inductie staat voor later dit jaar op de planning.
Wat is het voordeel van het plaatsen van een Panasonic Monoblok H versie in mijn huis?
De kosten van 2.995,00 euro voor een Panasonic Monoblok H vallen mij erg mee. (zeker na aftrek van 1900 subsidie).
Wat zijn jullie adviezen?
De subsidie is 1700€ voor een 5kW; de 7kW is weldeheij1 schreef op maandag 6 april 2020 @ 12:44:
Hallo. Ik heb een nieuwbouwhuis (2016) met 4200WP aan zonnepanelen (14 stuks) en mechanische ventilatie (Buva Q-Stream). Ik heb een CV systeem van intergas.
Gas gebruik ik voor het verwarmen van mijn verwarming, koken en douchen/bad.
Mijn verbruik met gas afgelopen jaar is: 700m3
Mijn verbruik met stroom is dit jaar: 1300Kwh en teruglevering 1853Kwh
Nu wil ik heel graag van het gas af om te gaan besparen op mijn energierekening wat al goed gelukt is met zonnepanelen. Inductie staat voor later dit jaar op de planning.
Wat is het voordeel van het plaatsen van een Panasonic Monoblok H versie in mijn huis?
De kosten van 2.995,00 euro voor een Panasonic Monoblok H vallen mij erg mee. (zeker na aftrek van 1900 subsidie).
Wat zijn jullie adviezen?
1900€
Kijkend naar je gasverbruik heb je voldoende daar aan. Echter dien je ook je SWW op te warmen wil je gasloos te worden.
Daar zijn echter veel meningen over
- SWW WPB is een idee;
- Elektrische boiler (slechte COP; geen rendement qua energie verbruik/opwek) eventueel compensatie van je over-opbrengst zonnepanelen
- boiler/-buffervat (hygiëne) icm de Panasonic
Belangrijke info:
- vloerverwarming, radiatoren en/of convector (jaga bijv)
- oppervlakte en inhoud te verwarmen ruimtes (wel/niet slaapkamers) aparte zones?
- Gezinssamenstelling aantal personen (ivm nodige liters warm water)
- quooker aanwezig?
Het zijn zo even wat dingen die belangrijk zijn
[ Voor 10% gewijzigd door Crazy- op 06-04-2020 12:52 ]
12,85kWp - ZB 7,5m2/400l - 5kW Pana H WP (CV&SWW) - 13,8kWh accu
Panasonic WH-MDC07H3E5 monobloc Aquarea warmtepomp
7 KW met subsidie 1900 eraf.
Hoeveel ga ik hiermee besparen grofweg? Want dit apparaat wordt aangesloten op mijn huidige CV als ondersteuningen de unit die buitenstaat wordt verbonden op mijn CV?
Ik heb ook begrepen dat dit apparaat kan koelen, hoe gaat dat in zijn werk? Via de mechanische ventilatie?
Het is mij wat onduidelijk hoe in grove lijnen dit apparaat wordt aangesloten op een bestaande CV....
7 KW met subsidie 1900 eraf.
Hoeveel ga ik hiermee besparen grofweg? Want dit apparaat wordt aangesloten op mijn huidige CV als ondersteuningen de unit die buitenstaat wordt verbonden op mijn CV?
Ik heb ook begrepen dat dit apparaat kan koelen, hoe gaat dat in zijn werk? Via de mechanische ventilatie?
Het is mij wat onduidelijk hoe in grove lijnen dit apparaat wordt aangesloten op een bestaande CV....
dank je!
Crazy- schreef op maandag 6 april 2020 @ 12:49:
[...]
De subsidie is 1700€ voor een 5kW; de 7kW is wel
1900€
Kijkend naar je gasverbruik heb je voldoende daar aan. Echter dien je ook je SWW op te warmen wil je gasloos te worden.
Daar zijn echter veel meningen over![]()
- SWW WPB is een idee;
- Elektrische boiler (slechte COP; geen rendement qua energie verbruik/opwek) eventueel compensatie van je over-opbrengst zonnepanelen
- boiler/-buffervat (hygiëne) icm de Panasonic
Belangrijke info:
- vloerverwarming, radiatoren en/of convector (jaga bijv)
- oppervlakte en inhoud te verwarmen ruimtes (wel/niet slaapkamers) aparte zones?
- Gezinssamenstelling aantal personen (ivm nodige liters warm water)
- quooker aanwezig?
Het zijn zo even wat dingen die belangrijk zijn
Crazy- schreef op maandag 6 april 2020 @ 12:49:
[...]
De subsidie is 1700€ voor een 5kW; de 7kW is wel
1900€
Kijkend naar je gasverbruik heb je voldoende daar aan. Echter dien je ook je SWW op te warmen wil je gasloos te worden.
Daar zijn echter veel meningen over![]()
- SWW WPB is een idee;
- Elektrische boiler (slechte COP; geen rendement qua energie verbruik/opwek) eventueel compensatie van je over-opbrengst zonnepanelen
- boiler/-buffervat (hygiëne) icm de Panasonic
Belangrijke info:
- vloerverwarming, radiatoren en/of convector (jaga bijv) - heb nu radson radiatoren en standaard radiatoren overal.
- oppervlakte en inhoud te verwarmen ruimtes (wel/niet slaapkamers) aparte zones? woonkamer 80m2, slaapkamers 15m2 x 2 en zolder van 30m2, kleine kamer 6m2, badkamer 8m2
- Gezinssamenstelling aantal personen (ivm nodige liters warm water). 2 volwassenen, 1 klein kind en baby in aantocht.
- quooker aanwezig? Nee, maar gaat komen.
Het zijn zo even wat dingen die belangrijk zijn
heel grof gezegd: je aanvoer & retour CV-leiding die nu aangesloten zijn op je ketel gaan naar je warmtepomp; dan is je verwarming via de warmtepomp. Zo simpel is het eigenlijk.deheij1 schreef op maandag 6 april 2020 @ 12:55:
Panasonic WH-MDC07H3E5 monobloc Aquarea warmtepomp
7 KW met subsidie 1900 eraf.
Hoeveel ga ik hiermee besparen grofweg? Want dit apparaat wordt aangesloten op mijn huidige CV als ondersteuningen de unit die buitenstaat wordt verbonden op mijn CV?
Ik heb ook begrepen dat dit apparaat kan koelen, hoe gaat dat in zijn werk? Via de mechanische ventilatie?
Het is mij wat onduidelijk hoe in grove lijnen dit apparaat wordt aangesloten op een bestaande CV....
Echter SWW (warm tapwater, douchen, kraan etc) is een ander verhaal. (zie mijn vorige post)
tevens je zegt nu een 7kW, maar met een verbruik van 700m3 gas is dat wellicht overdreven en is een 5kW beter.
Dus eerst antwoord op bovenstaande vragen; dan kunnen we met z'n allen een beter advies afgeven
12,85kWp - ZB 7,5m2/400l - 5kW Pana H WP (CV&SWW) - 13,8kWh accu
Belangrijke info:
- vloerverwarming, radiatoren en/of convector (jaga bijv) - heb nu radson radiatoren en standaard radiatoren overal.
- oppervlakte en inhoud te verwarmen ruimtes (wel/niet slaapkamers) aparte zones? woonkamer 80m2, slaapkamers 15m2 x 2 en zolder van 30m2, kleine kamer 6m2, badkamer 8m2
- Gezinssamenstelling aantal personen (ivm nodige liters warm water). 2 volwassenen, 1 klein kind en baby in aantocht.
- quooker aanwezig? Nee, maar gaat komen.
- vloerverwarming, radiatoren en/of convector (jaga bijv) - heb nu radson radiatoren en standaard radiatoren overal.
- oppervlakte en inhoud te verwarmen ruimtes (wel/niet slaapkamers) aparte zones? woonkamer 80m2, slaapkamers 15m2 x 2 en zolder van 30m2, kleine kamer 6m2, badkamer 8m2
- Gezinssamenstelling aantal personen (ivm nodige liters warm water). 2 volwassenen, 1 klein kind en baby in aantocht.
- quooker aanwezig? Nee, maar gaat komen.
Crazy- schreef op maandag 6 april 2020 @ 13:15:
[...]
heel grof gezegd: je aanvoer & retour CV-leiding die nu aangesloten zijn op je ketel gaan naar je warmtepomp; dan is je verwarming via de warmtepomp. Zo simpel is het eigenlijk.
Echter SWW (warm tapwater, douchen, kraan etc) is een ander verhaal. (zie mijn vorige post)
tevens je zegt nu een 7kW, maar met een verbruik van 700m3 gas is dat wellicht overdreven en is een 5kW beter.
Dus eerst antwoord op bovenstaande vragen; dan kunnen we met z'n allen een beter advies afgeven
@deheij1 De panasonic is bedoeld als standalone (dus vervanging van de CV ketel). Hij kan wel dual draaien maar een 7kW kan makkelijk jouw huis warm houden, wellicht een 5kW ook wel. De panasonic monoblock versie is een unit in z'n geheel waardoor ook een stuk van je CV leiding naar buiten moet (let op goede isolatie). Je hebt natuurlijk ook een split variant waar de warmtewisseling naar je CV leiding wel binnen gebeurd.
Misschien ben je in de war met bijv. een Elga warmtepomp die meer bedoeld is om dual te draaien met een CV ketel (hoewel die ook in sommige situaties prima alleen kan draaien).
Voor je warm water voor je douche etc (SWW) kan je je CV ketel blijven gebruiken of de opties kiezen die @Crazy- hier boven stelt. Als je echt van het gas afwil (met als voordeel dat je geen gas vastrecht ook meer betaald) dan moet de CV ketel wel weg
Misschien ben je in de war met bijv. een Elga warmtepomp die meer bedoeld is om dual te draaien met een CV ketel (hoewel die ook in sommige situaties prima alleen kan draaien).
Voor je warm water voor je douche etc (SWW) kan je je CV ketel blijven gebruiken of de opties kiezen die @Crazy- hier boven stelt. Als je echt van het gas afwil (met als voordeel dat je geen gas vastrecht ook meer betaald) dan moet de CV ketel wel weg
Dank je, ja ik was in de veronderstelling dat het puur bedoeld is als CV ondersteuning.
Het liefst haal ik de CV weg en gebruik de Panasonic Monoblok stand alone.
Maar als de CV weg is, hoe worden mijn radiatoren dan voorzien van warmte?
Kan ik de Panasonic Monoblok ook gebruiken als airco, en hoe werkt dit in verschillende ruimtes zoals kamers en huiskamer?
Buffervat moet dat ergens komen?
Het liefst haal ik de CV weg en gebruik de Panasonic Monoblok stand alone.
Maar als de CV weg is, hoe worden mijn radiatoren dan voorzien van warmte?
Kan ik de Panasonic Monoblok ook gebruiken als airco, en hoe werkt dit in verschillende ruimtes zoals kamers en huiskamer?
Buffervat moet dat ergens komen?
thehog schreef op maandag 6 april 2020 @ 14:50:
@deheij1 De panasonic is bedoeld als standalone (dus vervanging van de CV ketel). Hij kan wel dual draaien maar een 7kW kan makkelijk jouw huis warm houden, wellicht een 5kW ook wel. De panasonic monoblock versie is een unit in z'n geheel waardoor ook een stuk van je CV leiding naar buiten moet (let op goede isolatie). Je hebt natuurlijk ook een split variant waar de warmtewisseling naar je CV leiding wel binnen gebeurd.
Misschien ben je in de war met bijv. een Elga warmtepomp die meer bedoeld is om dual te draaien met een CV ketel (hoewel die ook in sommige situaties prima alleen kan draaien).
Voor je warm water voor je douche etc (SWW) kan je je CV ketel blijven gebruiken of de opties kiezen die @Crazy- hier boven stelt. Als je echt van het gas afwil (met als voordeel dat je geen gas vastrecht ook meer betaald) dan moet de CV ketel wel weg
Ik geef het een pogingdeheij1 schreef op maandag 6 april 2020 @ 19:56:
Dank je, ja ik was in de veronderstelling dat het puur bedoeld is als CV ondersteuning.
Het liefst haal ik de CV weg en gebruik de Panasonic Monoblok stand alone.
Maar als de CV weg is, hoe worden mijn radiatoren dan voorzien van warmte?
Kan ik de Panasonic Monoblok ook gebruiken als airco, en hoe werkt dit in verschillende ruimtes zoals kamers en huiskamer?
[...]
Neem voor je sww een Wpboiler. als je de ruimte hebt scheelt je dat "gezeur" icm een monoblock
Het scheelt je wss ook nog een geld, als je 3 weg klep en koper een vat enz enz nodig hebt [ maar er zijn die perse de wp om voor sww willen gebruiken.
Keuze 1 is dus met of zonder sww.
Keuze 2 wil ik een buffervat voor de cv of doe ik zonder.
Dan je gas voor je cv omrekenen met de formule, die hier ergens staat.
Aan de hand daarvan je WP zwaarte bepalen.
Als ik hem snel lees, Pana 5 zou moeten kunnen...
Zoek een goede plek voor je wp.
Naar je wp een dikke aanvoer en retour leiding die je ergens op je hoofd cv leidingen systeem aansluit,
2x 16 Amp. groep
En een data kabel.[ en evt een meeraderig kabel voor van alles ]
Of je kiest voor Heishamon van @thehog
Een 2 aderige voor je unit.
Zorg dat je een soort van meetsysteem zodat je al je T retour kunt meten.
Zorg dat je nergens andere pompen of andere belemmeringen in je systeem zitten
Ook geen thermostaatkranen en bypass enz enz .
[ of als je ergens aparte groepen hebt, zou je daar wat mee kunnen, als je ze ook echt apart kun regelen. ]
Dan sluit je de cv af.
Je wp zorgt voor warm water en als je op WAR gaat stoken zul je een prettig woonklimaat ervaren.
Het koelen moet je niet heel veel van voorstellen.
Dit doet de pana ook, en pompt dan koud water door je cv systeem.
Moet je wel goed in de gaten houden, anders gaat het regenen in huis..
Maar voor je idee, mijn huis was afgelopen 2 zomers best koel..
Zeker geen airco, maar wel koeler in huis dan buiten.
Moet nog eea bij dauwpunt regelen met Domoticz..
Mss wat foto's van je systeem..
Belangrijkste, is dat je echt alle aanvoer en retour geschieden hebt.
En in mijn beleving koop geen dure jaga...
Ik heb brugman kolom gekocht.. meer water...dus meer afgifte en stil ipv zoemende radiatoren..
zonneboiler, pelletkachel, 36 panels, Atlantic Wpb, pana 5 Kw H, Heishamon, Domoticz, Grafana, Solarmeters, PVO: https://pvoutput.org/list.jsp?id=15321&sid=19520
Als de CV weg is dan verwarmd de warmtepomp uiteraard je radiatoren (zij het wel met een veel lagere temperatuur). Dat is het hele idee er achterdeheij1 schreef op maandag 6 april 2020 @ 19:56:
Dank je, ja ik was in de veronderstelling dat het puur bedoeld is als CV ondersteuning.
Het liefst haal ik de CV weg en gebruik de Panasonic Monoblok stand alone.
Maar als de CV weg is, hoe worden mijn radiatoren dan voorzien van warmte?
Kan ik de Panasonic Monoblok ook gebruiken als airco, en hoe werkt dit in verschillende ruimtes zoals kamers en huiskamer?
Buffervat moet dat ergens komen?
De panasonic kan ook koelen ja. IPV warm water door de leidingen en naar de radiatoren stuurt ie dan koud (5-15 graden water) door de leidingen. Een standaard radiator kan daar weinig mee maar active convectorradiator (met een ventilator) wel. Ook kan je eventueel een simpele (watergekoelde) wandconvector (eigenlijk de binnenunit van een airco) aan je CV leiding hangen (en dan een paar kleppen om te zorgen dat je radiatoren niet mee doen bij het koelen en alleen die wandconvector het gekoelde water krijgt).
Buffervat is niet altijd nodig, hangt af van je huidige inhoud van het hele CV systeem. Maar dat moet je echt even overlaten aan iemand die dat kan berekenen voor je.
Ik ben mijzelf al even aan het verdiepen in warmtepompen en ben erg benieuwd naar de Panasonic monoblock. Vooral omdat ik bij een split unit binnen een hoop ruimte inlever. In eerste instantie offertes aangevraagd voor split units inclusief installatie maar tik dan inclusief boilervat en buffervat (is dit nodig) al gauw €8000,-. Ik wil me verdiepen in de materie om te kijken of ik de kosten kan drukken door zelf een hoop zaken uit te voeren.
Ik zie graag de warmtepomp op het dak van mijn garage staan en direct daaronder de boiler voor warm water. Als ik dan door 1 muur ga zit ik al bij de verdeler van mijn vloerverwarming in de woonkamer. Kan ik op deze leidingen de aanvoer en retour van de WP aansluiten via de kruipruimte? En zo ook voor het warme water? Met andere woorden kan ik op iedere plek (mits daar de leidingen lopen) de WP aansluiten op het bestaande CV en warm water systeem? Of moet dit perse op de plek waar nu de CV ketel hangt (zolder)?
Ik zie graag de warmtepomp op het dak van mijn garage staan en direct daaronder de boiler voor warm water. Als ik dan door 1 muur ga zit ik al bij de verdeler van mijn vloerverwarming in de woonkamer. Kan ik op deze leidingen de aanvoer en retour van de WP aansluiten via de kruipruimte? En zo ook voor het warme water? Met andere woorden kan ik op iedere plek (mits daar de leidingen lopen) de WP aansluiten op het bestaande CV en warm water systeem? Of moet dit perse op de plek waar nu de CV ketel hangt (zolder)?
7360wp | 17*320 OZO | 6* 320 WNW | PVoutput | Loria 6008 | Fujitsu AGYG09LV | Gasloos sinds 10-07-2020
Hier een mono met veel plezier...Bo0bz schreef op dinsdag 7 april 2020 @ 15:30:
Ik ben mijzelf al even aan het verdiepen in warmtepompen en ben erg benieuwd naar de Panasonic monoblock. Vooral omdat ik bij een split unit binnen een hoop ruimte inlever. In eerste instantie offertes aangevraagd voor split units inclusief installatie maar tik dan inclusief boilervat en buffervat (is dit nodig) al gauw €8000,-. Ik wil me verdiepen in de materie om te kijken of ik de kosten kan drukken door zelf een hoop zaken uit te voeren.
Ik zie graag de warmtepomp op het dak van mijn garage staan en direct daaronder de boiler voor warm water. Als ik dan door 1 muur ga zit ik al bij de verdeler van mijn vloerverwarming in de woonkamer. Kan ik op deze leidingen de aanvoer en retour van de WP aansluiten via de kruipruimte? En zo ook voor het warme water? Met andere woorden kan ik op iedere plek (mits daar de leidingen lopen) de WP aansluiten op het bestaande CV en warm water systeem? Of moet dit perse op de plek waar nu de CV ketel hangt (zolder)?
Lig er aan hoe handig je zelf bent..
En welke risico's je durft te nemen
KAN gebied, dus als de 1.5m dan bezichtiging mogelijk..
Of van de zomer als het mss ..:-)
En mss zou ik wel 2 aparte systemen nemen
1 voor je cv
en 1 voor je sww
En dan je wp niet op een balklaag, maar lekker iets verder van je huis, als je de ruimte hebt...
[ Voor 6% gewijzigd door Dylantje2 op 07-04-2020 17:27 ]
zonneboiler, pelletkachel, 36 panels, Atlantic Wpb, pana 5 Kw H, Heishamon, Domoticz, Grafana, Solarmeters, PVO: https://pvoutput.org/list.jsp?id=15321&sid=19520
Wil graag eens kijken als we weer een beetje normaal kunnen bewegen :-) heb jij de WP zelf geïnstalleerd? nvm je bent de topic starter hahaDylantje2 schreef op dinsdag 7 april 2020 @ 17:04:
[...]
Hier een mono met veel plezier...
Lig er aan hoe handig je zelf bent..
En welke risico's je durft te nemen![]()
KAN gebied, dus als de 1.5m dan bezichtiging mogelijk..
Of van de zomer als het mss ..:-)
En mss zou ik wel 2 aparte systemen nemen
1 voor je cv
en 1 voor je sww
En dan je wp niet op een balklaag, maar lekker iets verder van je huis, als je de ruimte hebt...
Wat bedoel je met apart systeem? Twee units op het dak?
7360wp | 17*320 OZO | 6* 320 WNW | PVoutput | Loria 6008 | Fujitsu AGYG09LV | Gasloos sinds 10-07-2020
Veel mensen hier hebben een wp-boiler voor het douchewater (sww). Zo kan de pana de vloer/radiator blijven verwarmen als het douchewater verwarmd wordt. Daarnaast krijg je nog 500 e subsidie op de wpboiler. Zoek maar eens op de Atlantic Explorer in het duurzame energie topic...Bo0bz schreef op dinsdag 7 april 2020 @ 18:16:
[...]
Wat bedoel je met apart systeem? Twee units op het dak?
Welke wp-boiler raden jullie aan voor douchewater en sww deze goed werkt icm een panasonic monoblock H 7 kw?
Dus als ik het goed begrijp is een Panasonic Monoblock H - 7Kw geschikt voor het verwarmen van je radiatoren. Voor al het overige SWW en douche is een WP-Boiler deze goed samenwerkt met de Monoblock wenselijk ?
Mbt de afstand van de buiten unit van de Monoblock, maakt dit uit? Ik heb op het dak van mijn aanbouw wat een platdak is, eigenlijk geen ruimte omdat hier 5 panelen opleggen , nu kan ik er twee weghalen maar niet wenselijk. Ik zou dat liever de monoblock achterin de tuin zetten (10 meter) en vanuit daar een kabel naar de zolder, langs de gevel lijkt me zo lelijk maar wellicht kan het via de kruipruimte naar de meterkast en vanuit daar naar boven langs de trap.
Mbt de afstand van de buiten unit van de Monoblock, maakt dit uit? Ik heb op het dak van mijn aanbouw wat een platdak is, eigenlijk geen ruimte omdat hier 5 panelen opleggen , nu kan ik er twee weghalen maar niet wenselijk. Ik zou dat liever de monoblock achterin de tuin zetten (10 meter) en vanuit daar een kabel naar de zolder, langs de gevel lijkt me zo lelijk maar wellicht kan het via de kruipruimte naar de meterkast en vanuit daar naar boven langs de trap.
De systemen staan volledig los van elkaar. Er is geen interactie. Zelf heb ik de Atlantic Explorer V4 en de Panasonic 7kW. Werkt als een zonnetje!deheij1 schreef op dinsdag 7 april 2020 @ 21:52:
Welke wp-boiler raden jullie aan voor douchewater en sww deze goed werkt icm een panasonic monoblock H 7 kw?
Ik heb een topic gemaakt met onze stap naar gasloos. Ook de kosten zijn hierin terug te vinden: colvano in "Gasloos maken van onze woning (WP l/w, PV, inductie)"
@colvano ik weet er niet veel vanaf, maar wil graag over op een grasloze situatie...
Geld speelt niet echt een rol, meer de juiste keuze maken en alles goed in kaarten hebben hoe het precies werkt. Ik neem dat een installateur wel vereist is bij dit soort dingen? Die Panasonic monoblock 7KW, heb je daar een foto van hoe hij er buiten uitziet en hoe het binnen eruit ziet?
Geld speelt niet echt een rol, meer de juiste keuze maken en alles goed in kaarten hebben hoe het precies werkt. Ik neem dat een installateur wel vereist is bij dit soort dingen? Die Panasonic monoblock 7KW, heb je daar een foto van hoe hij er buiten uitziet en hoe het binnen eruit ziet?
Als je op de link klikt in mijn post hierboven zie je foto’s en alle informatie. Ik heb de hele stap naar gasloos uitgebreid gedeeld.deheij1 schreef op dinsdag 7 april 2020 @ 22:04:
@colvano ik weet er niet veel vanaf, maar wil graag over op een grasloze situatie...
Geld speelt niet echt een rol, meer de juiste keuze maken en alles goed in kaarten hebben hoe het precies werkt. Ik neem dat een installateur wel vereist is bij dit soort dingen? Die Panasonic monoblock 7KW, heb je daar een foto van hoe hij er buiten uitziet en hoe het binnen eruit ziet?
Ik zou ook eens in grote WP topic lezen....deheij1 schreef op dinsdag 7 april 2020 @ 22:04:
@colvano ik weet er niet veel vanaf, maar wil graag over op een grasloze situatie...
Geld speelt niet echt een rol, meer de juiste keuze maken en alles goed in kaarten hebben hoe het precies werkt. Ik neem dat een installateur wel vereist is bij dit soort dingen? Die Panasonic monoblock 7KW, heb je daar een foto van hoe hij er buiten uitziet en hoe het binnen eruit ziet?
Een 5Kw kan soms beter uitpakken dan een 7
Dan zou ik ook eerst goed lezen, dat je weet wat je wilt en moet en kan doen.
Topic start staan ook wat plaatjes hoe mijn systeem staat..
@colvano
Mooie zonnepanelen steunen zelf gemaakt?
[ Voor 3% gewijzigd door Dylantje2 op 08-04-2020 08:04 ]
zonneboiler, pelletkachel, 36 panels, Atlantic Wpb, pana 5 Kw H, Heishamon, Domoticz, Grafana, Solarmeters, PVO: https://pvoutput.org/list.jsp?id=15321&sid=19520
Nee, voor €17,50/stuk ging ik daar zelf niet aan beginnen. De prijs is inmiddels verhoogd naar €23/stuk.Dylantje2 schreef op woensdag 8 april 2020 @ 08:02:
@colvano
Mooie zonnepanelen steunen zelf gemaakt?
Erg fijne steunen om mee te werken. Zeker als ze eenmaal op het dak staan
Edit: hier de officiële website https://www.degrootbeton....tagesysteem-zonnepanelen/
[ Voor 11% gewijzigd door colvano op 08-04-2020 08:24 ]
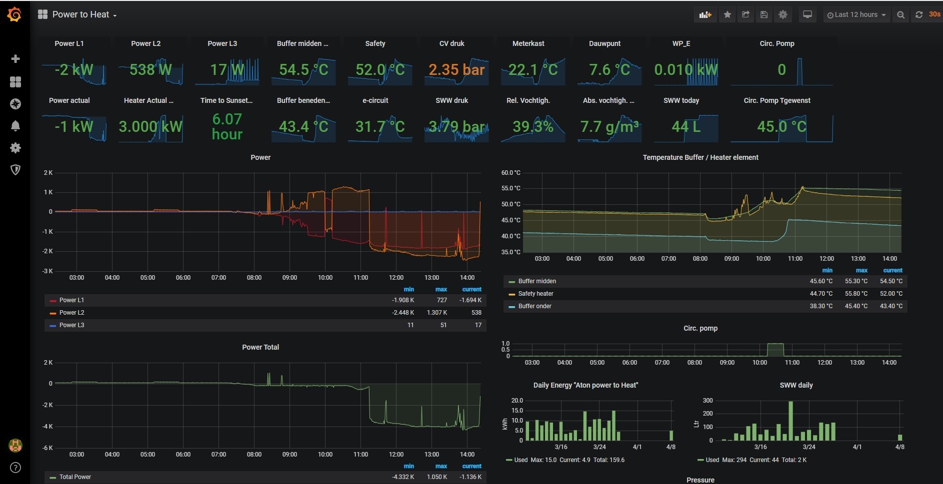
Onlangs een Heishamon aangesloten, nu zie ik wat vreemde dingen terug in de data.
Ik stook WAR, met de Pana controller als thermostaat. Ingestelde temperatuur is altijd 20 graden.
Normaal gesproken zie je dat wanneer de thermostaat gedurende enige tijd onder de 20 graden duikt, de pomp aanslaat, een aantal uren draait en weer uit gaat. Prima dus.
Af en toe zie ik iets vreemd: Als de zon opkomt stijgt de temperatuur tot boven de 20 graden.
Maar zodra 's avonds/'s nachts de temperatuur van 21 graden naar 20 graden zakt (nog ruim boven het setpoint dus), slaat de WP aan, draait 5 min, ziet dat het toch nog 20 graden is en slaat weer af. Het is dus echt de compressor en fan die gaan draaien, niet alleen de circulatiepomp.
Nog vreemder is dat de pomp alleen de 1e keer dat de overgang van 21 -> 20 graden gemaakt wordt aanslaat. Door wat variatie in de sensor stuitert hij altijd een paar keer op en neer, maar op de andere overgangen reageert de pomp niet.


Iemand enig idee wat ik hiertegen kan doen? Pomp slaat nu dus totaal onnodig aan, terwijl de temperatuur nog prima is!
Ik stook WAR, met de Pana controller als thermostaat. Ingestelde temperatuur is altijd 20 graden.
Normaal gesproken zie je dat wanneer de thermostaat gedurende enige tijd onder de 20 graden duikt, de pomp aanslaat, een aantal uren draait en weer uit gaat. Prima dus.
Af en toe zie ik iets vreemd: Als de zon opkomt stijgt de temperatuur tot boven de 20 graden.
Maar zodra 's avonds/'s nachts de temperatuur van 21 graden naar 20 graden zakt (nog ruim boven het setpoint dus), slaat de WP aan, draait 5 min, ziet dat het toch nog 20 graden is en slaat weer af. Het is dus echt de compressor en fan die gaan draaien, niet alleen de circulatiepomp.
Nog vreemder is dat de pomp alleen de 1e keer dat de overgang van 21 -> 20 graden gemaakt wordt aanslaat. Door wat variatie in de sensor stuitert hij altijd een paar keer op en neer, maar op de andere overgangen reageert de pomp niet.


Iemand enig idee wat ik hiertegen kan doen? Pomp slaat nu dus totaal onnodig aan, terwijl de temperatuur nog prima is!
All-Electric sinds 2018 | 7kW Panasonic Monoblock | 2x Marstek 5kWh thuisaccu | 11kWp PV
Dat zijn de japanners in je warmtepomp die dat regelen 
De logica hierachter is altijd een beetje vaag maar ga er vanuit dat de plotseling (eerste keer) zakken (en de buitentemperatuur ook laag is) een reden voor de warmtepomp is om op te starten (want wellicht zakt ie wel verder). Als dan blijkt dat de temperatuur toch te handhaven is trapt ie daar dus daarna er niet nog een keer in.
De logica hierachter is altijd een beetje vaag maar ga er vanuit dat de plotseling (eerste keer) zakken (en de buitentemperatuur ook laag is) een reden voor de warmtepomp is om op te starten (want wellicht zakt ie wel verder). Als dan blijkt dat de temperatuur toch te handhaven is trapt ie daar dus daarna er niet nog een keer in.
Dus als ik het goed begrijp staat de Panasonic Monoblok los van de WP-Boiler voor SWW en douchewater?
Monoblok sluit je aan met twee slangen op je buizen van de radiatoren waar nu de cv staat?
WP-Boiler sluit je aan op de buizen van SWW en Douche?
Monoblok sluit je aan met twee slangen op je buizen van de radiatoren waar nu de cv staat?
WP-Boiler sluit je aan op de buizen van SWW en Douche?
Hoe heb je die atlantic WPB naar boven gekregen?
colvano schreef op dinsdag 7 april 2020 @ 22:08:
[...]
Als je op de link klikt in mijn post hierboven zie je foto’s en alle informatie. Ik heb de hele stap naar gasloos uitgebreid gedeeld.
Kan losstaan ja, in het geval van 2 apparaten klopt dat. Maar je kunt er ook voor kiezen om de Pana monoblock middels een 3weg klep in te zetten voor enerzijds radiatoren verwarmen, en als 3weg klep andere kant op staat verwarm je een voorraadvat dat gebruikt wordt voor douchewater. Maar dan moet je dus een voorraad vat erbij kopen dat vaak net zo duur is als een gesubsidieerde wp-boiler. De Pana kan t echter prima erbij doen maar dan moet je wellicht een stapje grotere Pana nemen...deheij1 schreef op woensdag 8 april 2020 @ 11:45:
Dus als ik het goed begrijp staat de Panasonic Monoblok los van de WP-Boiler voor SWW en douchewater?
Monoblok sluit je aan met twee slangen op je buizen van de radiatoren waar nu de cv staat?
WP-Boiler sluit je aan op de buizen van SWW en Douche?
Spanbanden eronder en tillen met twee personen. Ging prima op een redelijk stijle trap met knik. 1 boven en 1 onder. Derde persoon erbij om te sturen kan helpen.deheij1 schreef op woensdag 8 april 2020 @ 11:53:
Hoe heb je die atlantic WPB naar boven gekregen?
[...]
De Atlantic heeft gewoon ingang koud water en uitgang warm op oude uitgaande leiding van cv ketel voor warm water. De panasonic WP is gewoon op de oude leidingen van de ketel aangesloten voor aanvoer en retour.
Ik wil zo min mogelijk geknutsel en gedoe, dus dan deze twee dingen stand alone werkt dan beter vermoed ik
quote]falconz schreef op woensdag 8 april 2020 @ 11:57:
[...]
Kan losstaan ja, in het geval van 2 apparaten klopt dat. Maar je kunt er ook voor kiezen om de Pana monoblock middels een 3weg klep in te zetten voor enerzijds radiatoren verwarmen, en als 3weg klep andere kant op staat verwarm je een voorraadvat dat gebruikt wordt voor douchewater. Maar dan moet je dus een voorraad vat erbij kopen dat vaak net zo duur is als een gesubsidieerde wp-boiler. De Pana kan t echter prima erbij doen maar dan moet je wellicht een stapje grotere Pana nemen...
[/quote]
quote]falconz schreef op woensdag 8 april 2020 @ 11:57:
[...]
Kan losstaan ja, in het geval van 2 apparaten klopt dat. Maar je kunt er ook voor kiezen om de Pana monoblock middels een 3weg klep in te zetten voor enerzijds radiatoren verwarmen, en als 3weg klep andere kant op staat verwarm je een voorraadvat dat gebruikt wordt voor douchewater. Maar dan moet je dus een voorraad vat erbij kopen dat vaak net zo duur is als een gesubsidieerde wp-boiler. De Pana kan t echter prima erbij doen maar dan moet je wellicht een stapje grotere Pana nemen...
[/quote]
Wat denk je over zelf doen of via een installateur?
colvano schreef op woensdag 8 april 2020 @ 11:58:
[...]
Spanbanden eronder en tillen met twee personen. Ging prima op een redelijk stijle trap met knik. 1 boven en 1 onder. Derde persoon erbij om te sturen kan helpen.
De Atlantic heeft gewoon ingang koud water en uitgang warm op oude uitgaande leiding van cv ketel voor warm water. De panasonic WP is gewoon op de oude leidingen van de ketel aangesloten voor aanvoer en retour.
waar heb je hem gekocht?colvano schreef op woensdag 8 april 2020 @ 11:58:
[...]
Spanbanden eronder en tillen met twee personen. Ging prima op een redelijk stijle trap met knik. 1 boven en 1 onder. Derde persoon erbij om te sturen kan helpen.
De Atlantic heeft gewoon ingang koud water en uitgang warm op oude uitgaande leiding van cv ketel voor warm water. De panasonic WP is gewoon op de oude leidingen van de ketel aangesloten voor aanvoer en retour.
Boiler
https://www.esanico.be/nl...inhoud_voorraadboiler-270
WP
https://www.immotecshop24...ion-H-7kW-einphasig-230-V
Ik heb alle voorbereiding, dus alles neerzetten en eventueel elektra leidingen trekken, zelf gedaan. Installatie door installateur. Ik heb daar de spullen en kennis niet voor.
Dank je wel! Die WP boiler sluit je gewoon aan op de slangen van de SWW, Dat is gewoon draaien van de buizen erop en eventueel verlengen?colvano schreef op woensdag 8 april 2020 @ 12:06:
[...]
Boiler
https://www.esanico.be/nl...inhoud_voorraadboiler-270
WP
https://www.immotecshop24...ion-H-7kW-einphasig-230-V
Ik heb alle voorbereiding, dus alles neerzetten en eventueel elektra leidingen trekken, zelf gedaan. Installatie door installateur. Ik heb daar de spullen en kennis niet voor.
Zijn er er hier gasten die het zelf hebben gedaan, hoe ik het zo inschat moet het te doen zijn.
Voor de WP boiler moet je hier zijn: Warmtepomp boiler gebruiken voor cv ondersteuningdeheij1 schreef op woensdag 8 april 2020 @ 12:14:
[...]
Dank je wel! Die WP boiler sluit je gewoon aan op de slangen van de SWW, Dat is gewoon draaien van de buizen erop en eventueel verlengen?
Zijn er er hier gasten die het zelf hebben gedaan, hoe ik het zo inschat moet het te doen zijn.
En zoek aub eerst een beetje voordat je vraagt. Er is veel info te vinden.
Ik heb precies deze opstelling (7kW Pana, Atlantic explorer voor warm water). Alles zelf gedaan. Voor beide ook subsidie gekregen.deheij1 schreef op woensdag 8 april 2020 @ 12:14:
[...]
Zijn er er hier gasten die het zelf hebben gedaan, hoe ik het zo inschat moet het te doen zijn.
Is goed te doen als je beetje technisch bent. Wel goed uittekenen/plannen/inlezen, dan komt het goed
Wat hier staat klopt inderdaad: het is heel fijn om twee compleet gescheiden systemen te hebben. Houdt het lekker simpel en overzichtelijk.
All-Electric sinds 2018 | 7kW Panasonic Monoblock | 2x Marstek 5kWh thuisaccu | 11kWp PV
Kan ik jou niet inhuren? hahakaasmakert schreef op woensdag 8 april 2020 @ 12:20:
[...]
Ik heb precies deze opstelling (7kW Pana, Atlantic explorer voor warm water). Alles zelf gedaan. Voor beide ook subsidie gekregen.
Is goed te doen als je beetje technisch bent. Wel goed uittekenen/plannen/inlezen, dan komt het goed![]()
Wat hier staat klopt inderdaad: het is heel fijn om twee compleet gescheiden systemen te hebben. Houdt het lekker simpel en overzichtelijk.
Ja, dat kan. Al m'n kennis en kunde (zoveel weet ik er niet van hoor...) is hier gratis en 24/7 beschikbaar.
Enig nadeel, ik geef geen garantie
Enig nadeel, ik geef geen garantie
All-Electric sinds 2018 | 7kW Panasonic Monoblock | 2x Marstek 5kWh thuisaccu | 11kWp PV
Misschien moet ik eerst maar met de atlantic WPB beginnen daarna de cv eruit gooien voor een pana monoblock.
als je beetje handig bent is het goed te doen inderdaad - zelf hier ook alles aangesloten (nu voor de 2de keer een zonneboiler, waar ik daarvoor nooit waterleidingen gedaan had ;-))deheij1 schreef op woensdag 8 april 2020 @ 12:28:
Misschien moet ik eerst maar met de atlantic WPB beginnen daarna de cv eruit gooien voor een pana monoblock.
vorige week de Pana 5kW WP aangesloten op de CV leidingen -> prima! 1 klein lek puntje, zit op een mega irritant rot hoekje en moet nog even met steeksleutel iets aandraaien . letterlijk 20 druppels op een dag haha.
nu sta ik op het punt om de laatste hand te leggen aan de zonneboiler + e-boiler : aansluiten voor SWW!
vind het een beetje eng ... om nu de CV ketel weg te halen

12,85kWp - ZB 7,5m2/400l - 5kW Pana H WP (CV&SWW) - 13,8kWh accu
Enige minpuntje is dat sinds dit jaar de wpb voor sww *iets* minder goedkoop is dan dat ze waren.
De subsidie daar voor is helaas een heel stuk lager geworden.
De subsidie daar voor is helaas een heel stuk lager geworden.
Absoluut relatief, relatief absoluut.
KA15694 Atlantic Explorer V4 270L 0 € 650alaintje schreef op woensdag 8 april 2020 @ 12:39:
Enige minpuntje is dat sinds dit jaar de wpb voor sww *iets* minder goedkoop is dan dat ze waren.
De subsidie daar voor is helaas een heel stuk lager geworden.
Zo dat heb je goed gedaan dan, lijkt mij inderdaad ook erg spannend. Dus het was meer het rotzooien in lastige hoekjes dan andere uitdagingen? En ja je CV vervangen is raar lijkt me, wat als het niet werkt haha echt een zomerklusje...Crazy- schreef op woensdag 8 april 2020 @ 12:32:
[...]
als je beetje handig bent is het goed te doen inderdaad - zelf hier ook alles aangesloten (nu voor de 2de keer een zonneboiler, waar ik daarvoor nooit waterleidingen gedaan had ;-))
vorige week de Pana 5kW WP aangesloten op de CV leidingen -> prima! 1 klein lek puntje, zit op een mega irritant rot hoekje en moet nog even met steeksleutel iets aandraaien . letterlijk 20 druppels op een dag haha.
nu sta ik op het punt om de laatste hand te leggen aan de zonneboiler + e-boiler : aansluiten voor SWW!
vind het een beetje eng ... om nu de CV ketel weg te halen
Dat is het zeker. Je wil uitgebreid kunnen testen en je moet er ruim de tijd voor nemen.
In mijn geval had ik me vies verkeken op het leidingwerk.
Heb alles met Uponor 32mm aangesloten. Had al eerder met kleinere maten Uponor gewerkt, dat ging super. Maar ik had me onvoldoende gerealiseerd hoe ontzettend stug die grotere maten zijn (is niet meer flexibel te noemen eigenlijk). Dat was een flinke tegenvaller, had stuk meer koppelingen en bochten nodig dan vooraf getekend. Als het midden in de winter was geweest hadden we 2 weken zonder verwarming gezeten. In de zomer geen enkel probleem.
All-Electric sinds 2018 | 7kW Panasonic Monoblock | 2x Marstek 5kWh thuisaccu | 11kWp PV
De meeste hier doen het andersom. Eerst zonnepanelen en de Wp, dan van het gas af met de WPB voor SWW. Zolang je nog gas nodig hebt is de CV vaak de goedkoopste bron voor SWW. Als je Wp draait voor de verwarming en je kookt met inductie zijn die laatste 200 m3 gas voor SWW heel erg duur. Als je voldoende dak hebt kunnen zonnecollectoren voor SWW uiteraard ook nog heel nuttig zijn. Of als geld geen rol speelt kan deze combinatie ook nog. Voorlopig wat prijzig maar de tijd zal het leren. https://warmtepomp-weetjes.nl/soorten/pvt-bron-warmtepomp/deheij1 schreef op woensdag 8 april 2020 @ 12:28:
Misschien moet ik eerst maar met de atlantic WPB beginnen daarna de cv eruit gooien voor een pana monoblock.
WH-MDC05H3E5, 5600 Wp zonnepanelen, 2 infrarood bad- en werkkamer, SWW Auer Edel water 100L, Daikin 2MXM50M9 airco met FTXM35N en FTXM20N
Ik ben vorig jaar begonnen en heb 14 zonnepanelen van 300 WP nu op zuid liggen.
Een deze maanden een betaalbare inductie erop (toch maar geen flex inductie van siemens)
Mijn voorstel is om dus deze zomer te beginnen met een Warmtepomp Boiler voor SWW en daarna als de eerste werkt een Panasonic Monoblock.
Een deze maanden een betaalbare inductie erop (toch maar geen flex inductie van siemens)
Mijn voorstel is om dus deze zomer te beginnen met een Warmtepomp Boiler voor SWW en daarna als de eerste werkt een Panasonic Monoblock.
[ Voor 17% gewijzigd door deheij1 op 08-04-2020 13:21 ]
650 euro subsidie op een bedrag van 1900 euro inderdaad.
Dat is wat anders dan eerst 1600 subsidie helaas.
Absoluut relatief, relatief absoluut.
ach opzich groot verschil, maar de aanschafprijs valt wel mee en 650 toch weer terug dus 1380 is nog wel te doen.... hoe werkt die atlantic eigenlijk icm met zonnepanelen ik zag dat ze een variant hebben met warmtwisselaar voor zonnecollectoren? Nu leveren van mijn pv panelen terug dus prima als dat ding gewoon stroom trekt vanuit het net dat trekt ie toch weer recht aan het einde van het jaar met de nota van energie.alaintje schreef op woensdag 8 april 2020 @ 13:26:
[...]
650 euro subsidie op een bedrag van 1900 euro inderdaad.
Dat is wat anders dan eerst 1600 subsidie helaas.
Hoeveel stroom trekt die atlantic v4?
V4 weet ik niet, zal niet veel schelen met de V3
V3 voor de interne warmtepomp max. 650W.
Het elektrisch element is 2kW.
Je kunt het elektrisch element geforceerd inschakelen als je zonnestroom over hebt.
All-Electric sinds 2018 | 7kW Panasonic Monoblock | 2x Marstek 5kWh thuisaccu | 11kWp PV
maar hoeveel kwh gebruikt ie gemiddeld per dag?kaasmakert schreef op woensdag 8 april 2020 @ 13:41:
[...]
V4 weet ik niet, zal niet veel schelen met de V3
V3 voor de interne warmtepomp max. 650W.
Het elektrisch element is 2kW.
Je kunt het elektrisch element geforceerd inschakelen als je zonnestroom over hebt.
Hangt heel erg af van je warmwater verbruik.
Ik heb de 200L versie, we zijn met 4 personen. Bad en douche, maar zijn behoorlijk zuinig met warm water. Ook hebben we douche WTW, dat scheelt veel.
Gebruik van de Atlantic:
Oktober 30kWh, afgelopen wintermaanden ca. 45kWh per maand.
Maar, de aanvoerlucht komt bij mij uit het huis (dus 18 -19 graden) als je buitenlucht aanzuigt is dat een ander verhaal.
Ik heb de 200L versie, we zijn met 4 personen. Bad en douche, maar zijn behoorlijk zuinig met warm water. Ook hebben we douche WTW, dat scheelt veel.
Gebruik van de Atlantic:
Oktober 30kWh, afgelopen wintermaanden ca. 45kWh per maand.
Maar, de aanvoerlucht komt bij mij uit het huis (dus 18 -19 graden) als je buitenlucht aanzuigt is dat een ander verhaal.
All-Electric sinds 2018 | 7kW Panasonic Monoblock | 2x Marstek 5kWh thuisaccu | 11kWp PV
oh dat valt reuze mee, ik wek rond de 20 kwh per dag op, zonnige dagen dan..kaasmakert schreef op woensdag 8 april 2020 @ 13:51:
Hangt heel erg af van je warmwater verbruik.
Ik heb de 200L versie, we zijn met 4 personen. Bad en douche, maar zijn behoorlijk zuinig met warm water. Ook hebben we douche WTW, dat scheelt veel.
Gebruik van de Atlantic:
Oktober 30kWh, afgelopen wintermaanden ca. 45kWh per maand.
Maar, de aanvoerlucht komt bij mij uit het huis (dus 18 -19 graden) als je buitenlucht aanzuigt is dat een ander verhaal.
Ik kon het nergens vinden hoeveel geluid de Panasonic Aquarea LT Monoblock Generation H 7kW genereert,
idee is hem achterin de tuin te zetten ipv aan de geven op het dak van de aanbouw aangezien daar pv panelen liggen. Wil mn buren niet tot last zijn als ze lekker in hun tuin zitten? Of is het juist onhandig met lange kabels naar binnen door de kruipruimte en dan helemaal recht omhoog bij het trappenhuis.
idee is hem achterin de tuin te zetten ipv aan de geven op het dak van de aanbouw aangezien daar pv panelen liggen. Wil mn buren niet tot last zijn als ze lekker in hun tuin zitten? Of is het juist onhandig met lange kabels naar binnen door de kruipruimte en dan helemaal recht omhoog bij het trappenhuis.
Het is even veel teken- & uitzoekwerk in het begin; met name welke koppelingen & verlopen je nodig hebt.deheij1 schreef op woensdag 8 april 2020 @ 12:44:
[...]
Zo dat heb je goed gedaan dan, lijkt mij inderdaad ook erg spannend. Dus het was meer het rotzooien in lastige hoekjes dan andere uitdagingen? En ja je CV vervangen is raar lijkt me, wat als het niet werkt haha echt een zomerklusje...
het gepriegel in een kleine hoek; met bestaande leidingen - waarbij de CV ketel nog hangt - maakte het aansluiten wat lastiger, maar prima...
de WP draait perfect!
12,85kWp - ZB 7,5m2/400l - 5kW Pana H WP (CV&SWW) - 13,8kWh accu
Dat moet een goed gevoel geven dat je alles zelf hebt gedaan en blijkbaar goed want alles draaitCrazy- schreef op woensdag 8 april 2020 @ 14:03:
[...]
Het is even veel teken- & uitzoekwerk in het begin; met name welke koppelingen & verlopen je nodig hebt.
het gepriegel in een kleine hoek; met bestaande leidingen - waarbij de CV ketel nog hangt - maakte het aansluiten wat lastiger, maar prima...
de WP draait perfect!
Ik snap hier helemaal niets vanAUijtdehaag schreef op woensdag 8 april 2020 @ 14:27:
@deheij1 Hier nog zo een hobbyist...die alles zelf doet![]()
PV stroom direkt naar het vat tot hij op temperatuur is.
[Afbeelding] [Afbeelding] [Afbeelding] [Afbeelding] [Afbeelding]
https://snapshot.raintank...2MBaAgxkAehHb9uoObNtVksAm

@deheij1
Simpel:
- 5 kw mitsubsidie l/w, warmt het vat op naar 32 graden + vloerverwarmingspomp die altijd terugmengt naar 35 graden. Draait enkel voor cv. (maar kan ook sww doen uiteraard via het vat)
- Aton power to heat, duwt overtollige pv stroom in het vat. Wordt gemeten in de groepenkast. Verbruikers hebben elektrisch altijd voorrang, element past zich aan.
Circ pomp dient ervoor, om ook onder element warm water te krijgen.
- Doorstroomverwarmer Wijas 11 kW voor douche, warmt op naar 45. Doet niks bij 45 aanvoer (menger)
- Douchwtw
- L/W warmtepomp koelen buiten het vat om met de 3-weg klep zonder de vloerverwarmingspomp. Vandaar de terugslagkleppen.
Ik heb dus nooit een koude douche... (behalve bij stroomstoring van > 24 uur, want vat koelt af)
Ik heb er ook een paar jaar over gedaan hoor.
Simpel:
- 5 kw mitsubsidie l/w, warmt het vat op naar 32 graden + vloerverwarmingspomp die altijd terugmengt naar 35 graden. Draait enkel voor cv. (maar kan ook sww doen uiteraard via het vat)
- Aton power to heat, duwt overtollige pv stroom in het vat. Wordt gemeten in de groepenkast. Verbruikers hebben elektrisch altijd voorrang, element past zich aan.
Circ pomp dient ervoor, om ook onder element warm water te krijgen.
- Doorstroomverwarmer Wijas 11 kW voor douche, warmt op naar 45. Doet niks bij 45 aanvoer (menger)
- Douchwtw
- L/W warmtepomp koelen buiten het vat om met de 3-weg klep zonder de vloerverwarmingspomp. Vandaar de terugslagkleppen.
Ik heb dus nooit een koude douche... (behalve bij stroomstoring van > 24 uur, want vat koelt af)
Ik heb er ook een paar jaar over gedaan hoor.
[ Voor 23% gewijzigd door AUijtdehaag op 08-04-2020 14:40 ]
waarom heb je de 200L versie gekozen ipv 270L? ik twijfel tussen die twee....kaasmakert schreef op woensdag 8 april 2020 @ 13:51:
Hangt heel erg af van je warmwater verbruik.
Ik heb de 200L versie, we zijn met 4 personen. Bad en douche, maar zijn behoorlijk zuinig met warm water. Ook hebben we douche WTW, dat scheelt veel.
Gebruik van de Atlantic:
Oktober 30kWh, afgelopen wintermaanden ca. 45kWh per maand.
Maar, de aanvoerlucht komt bij mij uit het huis (dus 18 -19 graden) als je buitenlucht aanzuigt is dat een ander verhaal.
Zo dat heb je goed voor elkaar zeg, heb je dit zelf bedacht het lijkt me wel een flinke klus maar in etappes haalbaar. Je moet wel goed weten hoe je dit moet doen, hoe heb je je die kennis eigen gemaakt?AUijtdehaag schreef op woensdag 8 april 2020 @ 14:32:
@deheij1
Simpel:
- 5 kw mitsubsidie l/w, warmt het vat op naar 32 graden + vloerverwarmingspomp die altijd terugmengt naar 35 graden. Draait enkel voor cv. (maar kan ook sww doen uiteraard via het vat)
- Aton power to heat, duwt overtollige pv stroom in het vat. Wordt gemeten in de groepenkast. Verbruikers hebben elektrisch altijd voorrang. Circ pomp dient ervoor, om ook onder element warm water te krijgen.
- Doorstroomverwarmer Wijas 11 kW voor douche, warmt op naar 45. Doet niks bij 45 aanvoer (menger)
- Douchwtw
- L/W warmtepomp koelen buiten het vat om met de 3-weg klep zonder de vloerverwarmingspomp. Vandaar de terugslagkleppen.
Ik heb dus nooit een koude douche... (behalve bij stroomstoring van > 24 uur, want vat koelt af)
Ik heb er ook een paar jaar over gedaan hoor.![]()
Je hebt mij al eens in het PV forum goed geadviseerd en mede dankzij jou heb ik nu een zelf installatie kunnen doen met 14 PV met enphase. Dank
@deheij1 Ja zelf bedacht en steeds wat toegevoegd.
Maar ook wel lang over nagedacht, hoe te beginnen.
Ik combineer het, zodat ik nooit koud water heb als er iets van de 3 uitvalt door defect.
L/W warmtepomp, heaterelement in de buffer, doorstroomverwarmer.
Bovendien mooie toepassing om pv stroom in warm water om te zetten. (bij einde salderen)
Uiteraard kan je het scheiden van sww en cv.
Maar combineren kan ook.
Qua automatische aansturing is het wel een dingetje...
Is mogelijk, maar voor nu nog even met de hand starten. (met name de warmtepomp)
Mitsubishi via modbus, Aton power to heat gaat automatisch, maar kan uitgezet worden.Wijas werkt automatisch.
Kennis komt hoofdzakelijk van tweakers af, en google
Maar ook wel lang over nagedacht, hoe te beginnen.
Ik combineer het, zodat ik nooit koud water heb als er iets van de 3 uitvalt door defect.
L/W warmtepomp, heaterelement in de buffer, doorstroomverwarmer.
Bovendien mooie toepassing om pv stroom in warm water om te zetten. (bij einde salderen)
Uiteraard kan je het scheiden van sww en cv.
Maar combineren kan ook.
Qua automatische aansturing is het wel een dingetje...
Is mogelijk, maar voor nu nog even met de hand starten. (met name de warmtepomp)
Mitsubishi via modbus, Aton power to heat gaat automatisch, maar kan uitgezet worden.Wijas werkt automatisch.
Kennis komt hoofdzakelijk van tweakers af, en google
[ Voor 25% gewijzigd door AUijtdehaag op 08-04-2020 14:51 ]
Ik zoek graag wat advies op het volgende:
Situatie:
- Wij willen van het gas af en dat doen dmv een warmtepomp. Ik ben al een hele tijd dingen aan het uitzoeken, maar heb nog enkele vragen en ben ook benieuwd of men wijze inzichten of adviezen heeft.
- Het huis zal nu rond een energielabel C hebben en de laatste isolatie beurt zal van de zomer gebeuren.
- We hebben ca. 2.5kWp aan PV, en dat dekte alle elektriciteit af afgelopen jaar (incl inductiekoken).
- Ik heb net ca. 3.5kWp erbij geplaatst als compensatie voor de WP. Ons gasgebruik is jaarlijks steeds rond de 1000m3 geweest
Gewenste nieuwe situatie:
- We blijven gebruik maken van paneelradiatoren (en geen vloerverwarming). Onze woonkamer staat nooit hoger dan 19C overigens (we zijn zuinig)
- We willen zowel SWW als CV met de WP. Ik ging er vanuit dat dat prima kon met 1 WP, dmv een klep oid. Het lijkt me zonde om een WP de helft vh jaar stil te hebben staan (voor CV) als we de 2 gescheiden hebben.
- Uiteraard zullen we een boilervat nodig hebben tbv het SWW. Ca. 250-300L voor een gezin van 6. Moet ik ergens in het bijzonder op letten hiervoor?
- Volgens mijn berekening hebben we voldoende aan een WP van 6-7kW. Van wat ik allemaal gelezen heb, komen we uit op de Panasonic Monobloc, en dan de 7kW versie
- De WP komt het liefst op de dakkapel terecht (geen slaapkamer eronder). Draagkracht is al berekend en is voldoende. Dat ding erop krijgen is echter de grote uitdaging. Op de grond in de tuin is er niet echt voldoende/geschikte ruimte (iig ver van ideaal).
Het plaatje hieronder geeft een beeld van wat ik in gedachte had (van internet geplukt en aangepast)
Vragen:
- Voor SWW en CV op 1 WP, hoe is dat het beste op te zetten? Met een 3-weg klep? En hoe stuur je zoiets aan?
- hoe goed is de warmtepomp te regelen ala wanneer hij aangaat, voor hoelang, enz? - en hoe gebeurt dit? Wordt er bijv. Met de Pana Monobloc iets meegeleverd?
- Kun je idd zowel SWW als CV makkelijk met 1 WP doen? En wat is daarvoor nodig?
- Zjin er dingen waar ik op moet letten voor voldoende demping van trillingen op een dakkapel?
- Is een circulatiepomp nodig? En zo ja, waar komt dat te zitten?
- 5kw vs 7kw: Ik zie dat er qua verwarmingscapaciteit weinig verschil is tussen de 5 en 7kW voor de lagere temps. En dat de 5kW een veel betere COP heeft. Loont het om de 7kW te nemen over de 5kW? (NB: ik heb wel uitgerekend dat ik iets meer dan 6kW nodig zou hebben)
Situatie:
- Wij willen van het gas af en dat doen dmv een warmtepomp. Ik ben al een hele tijd dingen aan het uitzoeken, maar heb nog enkele vragen en ben ook benieuwd of men wijze inzichten of adviezen heeft.
- Het huis zal nu rond een energielabel C hebben en de laatste isolatie beurt zal van de zomer gebeuren.
- We hebben ca. 2.5kWp aan PV, en dat dekte alle elektriciteit af afgelopen jaar (incl inductiekoken).
- Ik heb net ca. 3.5kWp erbij geplaatst als compensatie voor de WP. Ons gasgebruik is jaarlijks steeds rond de 1000m3 geweest
Gewenste nieuwe situatie:
- We blijven gebruik maken van paneelradiatoren (en geen vloerverwarming). Onze woonkamer staat nooit hoger dan 19C overigens (we zijn zuinig)
- We willen zowel SWW als CV met de WP. Ik ging er vanuit dat dat prima kon met 1 WP, dmv een klep oid. Het lijkt me zonde om een WP de helft vh jaar stil te hebben staan (voor CV) als we de 2 gescheiden hebben.
- Uiteraard zullen we een boilervat nodig hebben tbv het SWW. Ca. 250-300L voor een gezin van 6. Moet ik ergens in het bijzonder op letten hiervoor?
- Volgens mijn berekening hebben we voldoende aan een WP van 6-7kW. Van wat ik allemaal gelezen heb, komen we uit op de Panasonic Monobloc, en dan de 7kW versie
- De WP komt het liefst op de dakkapel terecht (geen slaapkamer eronder). Draagkracht is al berekend en is voldoende. Dat ding erop krijgen is echter de grote uitdaging. Op de grond in de tuin is er niet echt voldoende/geschikte ruimte (iig ver van ideaal).
Het plaatje hieronder geeft een beeld van wat ik in gedachte had (van internet geplukt en aangepast)
Vragen:
- Voor SWW en CV op 1 WP, hoe is dat het beste op te zetten? Met een 3-weg klep? En hoe stuur je zoiets aan?
- hoe goed is de warmtepomp te regelen ala wanneer hij aangaat, voor hoelang, enz? - en hoe gebeurt dit? Wordt er bijv. Met de Pana Monobloc iets meegeleverd?
- Kun je idd zowel SWW als CV makkelijk met 1 WP doen? En wat is daarvoor nodig?
- Zjin er dingen waar ik op moet letten voor voldoende demping van trillingen op een dakkapel?
- Is een circulatiepomp nodig? En zo ja, waar komt dat te zitten?
- 5kw vs 7kw: Ik zie dat er qua verwarmingscapaciteit weinig verschil is tussen de 5 en 7kW voor de lagere temps. En dat de 5kW een veel betere COP heeft. Loont het om de 7kW te nemen over de 5kW? (NB: ik heb wel uitgerekend dat ik iets meer dan 6kW nodig zou hebben)
/f/image/0Wmlpi7xEhCn0rml1nyShpln.png?f=fotoalbum_large)
@simc Jemig, je bent al goed op weg zeg. Complimenten voor wat je zelf allemaal al uitgezocht hebt!
Eigenlijk heb je de meeste antwoorden al zelf bedacht en in je plaatje verwerkt:
- Ja, je maakt gebruik van een 3-weg klep om de WP voor zowel SWW als verwarming te kunnen gebruiken, de klep wordt aangestuurd door de WP.
- Inregelen is uiteindelijk het meest werk. Vaak wordt bij een WP gebruik gemaakt van een stooklijn (WAR) en staat de WP eigenlijk 24/7 aan waarbij de temperatuur van het water bepaald wordt door de buitentemperatuur. Dit is een kwestie van proberen, proberen en nogmaals proberen totdat je een constante temperatuur in je woonkamer krijgt.
- Demping is inderdaad belangrijk, maar hier zijn goede dempers voor te vinden die je onder je WP plaatsen kan
- Circulatiepomp is niet nodig, zit al in de WP
- 7 kW is denk ik wel nodig, dit omdat je hem voor zowel SWW als verwarming gaat gebruiken. Je krijgt dan een aantal uur per dag dat de WP bezig is met het verwarmen van je buffervat en daarna weer 'gas' moet geven om je huis te gaan verwarmen.
Waar je wel op moet letten is of je voldoende afgifte hebt in je CV systeem, doordat je geen vloerverwarming hebt zou het kunnen zijn dat je te weinig water in je systeem hebt en mogelijk een (klein) buffervat zal moeten toepassen om teveel in- en uitschakelen van je WP te voorkomen. Een WP is sterk afhankelijk van het kwijt kunnen van zijn warmte, de flow is erg hoog en de aanvoertemperatuur laag, vaak lastig te combineren met radiatoren.
Edit: ik zie dat dit kleine buffervat ook al in je tekening zit verwerkt, daar had je dus al rekening mee gehouden. Hierin zie ik wel een elektrisch element getekend, die heb je daar niet nodig. De WP heeft zelf een elektrisch element die kan bijverwarmen.
Eigenlijk heb je de meeste antwoorden al zelf bedacht en in je plaatje verwerkt:
- Ja, je maakt gebruik van een 3-weg klep om de WP voor zowel SWW als verwarming te kunnen gebruiken, de klep wordt aangestuurd door de WP.
- Inregelen is uiteindelijk het meest werk. Vaak wordt bij een WP gebruik gemaakt van een stooklijn (WAR) en staat de WP eigenlijk 24/7 aan waarbij de temperatuur van het water bepaald wordt door de buitentemperatuur. Dit is een kwestie van proberen, proberen en nogmaals proberen totdat je een constante temperatuur in je woonkamer krijgt.
- Demping is inderdaad belangrijk, maar hier zijn goede dempers voor te vinden die je onder je WP plaatsen kan
- Circulatiepomp is niet nodig, zit al in de WP
- 7 kW is denk ik wel nodig, dit omdat je hem voor zowel SWW als verwarming gaat gebruiken. Je krijgt dan een aantal uur per dag dat de WP bezig is met het verwarmen van je buffervat en daarna weer 'gas' moet geven om je huis te gaan verwarmen.
Waar je wel op moet letten is of je voldoende afgifte hebt in je CV systeem, doordat je geen vloerverwarming hebt zou het kunnen zijn dat je te weinig water in je systeem hebt en mogelijk een (klein) buffervat zal moeten toepassen om teveel in- en uitschakelen van je WP te voorkomen. Een WP is sterk afhankelijk van het kwijt kunnen van zijn warmte, de flow is erg hoog en de aanvoertemperatuur laag, vaak lastig te combineren met radiatoren.
Edit: ik zie dat dit kleine buffervat ook al in je tekening zit verwerkt, daar had je dus al rekening mee gehouden. Hierin zie ik wel een elektrisch element getekend, die heb je daar niet nodig. De WP heeft zelf een elektrisch element die kan bijverwarmen.
[ Voor 14% gewijzigd door Knielen op 08-04-2020 15:32 ]
Geluid valt echt reuze mee. Je moet je ook realiseren dat de verwarming in de buiten-zit-maanden uit staat dus dan is er helemaal geen overlast. Op het moment dat het rond het vriespunt is met mist ga je het apparaat wel horen als je er 10 meter vandaan staat. Maar dan heb je meestal de ramen dicht en zitten buren ook binnen, dus dat is meestal geen probleem. Geluidstechnisch zit je met Pana en Mitsubishi en Niebe etc helemaal goed, zeker achterin de tuin... Wel zorgen voor goed geïsoleerde aanvoer en retourleiding in een pvcbuis in de grond...deheij1 schreef op woensdag 8 april 2020 @ 14:03:
Ik kon het nergens vinden hoeveel geluid de Panasonic Aquarea LT Monoblock Generation H 7kW genereert,
idee is hem achterin de tuin te zetten ipv aan de geven op het dak van de aanbouw aangezien daar pv panelen liggen. Wil mn buren niet tot last zijn als ze lekker in hun tuin zitten? Of is het juist onhandig met lange kabels naar binnen door de kruipruimte en dan helemaal recht omhoog bij het trappenhuis.
Thnx! Dan ga ik hem tegen de damwand aangooien met beugels, zodat ik hem helemaal niet zie.falconz schreef op woensdag 8 april 2020 @ 15:43:
[...]
Geluid valt echt reuze mee. Je moet je ook realiseren dat de verwarming in de buiten-zit-maanden uit staat dus dan is er helemaal geen overlast. Op het moment dat het rond het vriespunt is met mist ga je het apparaat wel horen als je er 10 meter vandaan staat. Maar dan heb je meestal de ramen dicht en zitten buren ook binnen, dus dat is meestal geen probleem. Geluidstechnisch zit je met Pana en Mitsubishi en Niebe etc helemaal goed, zeker achterin de tuin... Wel zorgen voor goed geïsoleerde aanvoer en retourleiding in een pvcbuis in de grond...
Werkelijk gekke vraag misschien maar ....
hoe kan ik via de controller de modus aanpassen? Momenteel staat deze op VERWARMEN.
ik heb al de koelmodus geactiveerd in het service menu; maar no way dat ik nu de modus op koelen kan aanzetten ... wel via de Service website van Aquarea - maar ijkt mij niet de bedoeling?
hoe kan ik via de controller de modus aanpassen? Momenteel staat deze op VERWARMEN.
ik heb al de koelmodus geactiveerd in het service menu; maar no way dat ik nu de modus op koelen kan aanzetten ... wel via de Service website van Aquarea - maar ijkt mij niet de bedoeling?
12,85kWp - ZB 7,5m2/400l - 5kW Pana H WP (CV&SWW) - 13,8kWh accu
Instell. InstallateurCrazy- schreef op woensdag 8 april 2020 @ 16:29:
Werkelijk gekke vraag misschien maar ....
hoe kan ik via de controller de modus aanpassen? Momenteel staat deze op VERWARMEN.
ik heb al de koelmodus geactiveerd in het service menu; maar no way dat ik nu de modus op koelen kan aanzetten ... wel via de Service website van Aquarea - maar ijkt mij niet de bedoeling?
Bedrijfsinstellingen
Koelen
WH-MDC05H3E5, 5600 Wp zonnepanelen, 2 infrarood bad- en werkkamer, SWW Auer Edel water 100L, Daikin 2MXM50M9 airco met FTXM35N en FTXM20N
dat is om in te stellen toch? ik zocht juist de functie aanzetten. maar gevonden!t.oswald schreef op woensdag 8 april 2020 @ 16:39:
[...]
Instell. Installateur
Bedrijfsinstellingen
Koelen
standaard display weergave (hoofdweergave)
dan pijl naar links ... en het zonnetje naar het ijskristal met de pijltoets [enter]
zo makkelijk soms

// benieuwd of het werkt - beetje proberen
Spontaan gedrag:
Om 1 of andere reden gaat de WP nu net aan; dit gebeurd wel eens vaker valt mij op.
Ta & Tr zaten beiden boven en/of op de 20 graden
Maar toch springt hij aan (230W verbruik atm)
20Hz
15liter/minuut
3400rpm
WAR stooklijn: 35@-15/25@15
Ta/Tr delta 5
Buitentemp: 21
Buitentemp voor verwarming UIT: 22
Buitentemperatuur voor verwarming AAN: 0
Ik begrijp werkelijk niet waarom hij nu aanslaat
[ Voor 35% gewijzigd door Crazy- op 08-04-2020 19:45 ]
12,85kWp - ZB 7,5m2/400l - 5kW Pana H WP (CV&SWW) - 13,8kWh accu
Enige wat ik hier nog aan zou willen toevoegen is dat je eventueel je warmteafgifte ook kan verhogen op je radiator met van die speedcomfort radiator ventilatoren (nu ook bij de gamma te krijgen).Knielen schreef op woensdag 8 april 2020 @ 15:28:
Waar je wel op moet letten is of je voldoende afgifte hebt in je CV systeem, doordat je geen vloerverwarming hebt zou het kunnen zijn dat je te weinig water in je systeem hebt en mogelijk een (klein) buffervat zal moeten toepassen om teveel in- en uitschakelen van je WP te voorkomen. Een WP is sterk afhankelijk van het kwijt kunnen van zijn warmte, de flow is erg hoog en de aanvoertemperatuur laag, vaak lastig te combineren met radiatoren.
Kan het zijn dat het bij jou buiten net gezakt is van +22 graden naar net daaronder? Dan schakelt hij dus naar verwarming modus. En dan gaat ie even verwarmen om 'te kijken of het nodig' is. Logica is niet helemaal duidelijk.Crazy- schreef op woensdag 8 april 2020 @ 16:41:
Buitentemp voor verwarming UIT: 22
Buitentemperatuur voor verwarming AAN: 0
Ik begrijp werkelijk niet waarom hij nu aanslaat
Buitentemperatuur voor verwarming AAN: 0 (dit is iets anders, dit is wanneer de elec. heater gebruikt mag worden voor extra verwarming)
[ Voor 8% gewijzigd door thehog op 08-04-2020 20:06 ]
Hmm ja klinkt ook wel logisch; tja dat is wel een beetje bizar van WAR wellicht.thehog schreef op woensdag 8 april 2020 @ 20:05:
[...]
Kan het zijn dat het bij jou buiten net gezakt is van +22 graden naar net daaronder? Dan schakelt hij dus naar verwarming modus. En dan gaat ie even verwarmen om 'te kijken of het nodig' is. Logica is niet helemaal duidelijk.
Buitentemperatuur voor verwarming AAN: 0 (dit is iets anders, dit is wanneer de elec. heater gebruikt mag worden voor extra verwarming)
Binnen is het +-22gr @ 50% - prima dus. Ondertussen staat ie wel op 250Watt te pruttelen....
12,85kWp - ZB 7,5m2/400l - 5kW Pana H WP (CV&SWW) - 13,8kWh accu
Als het achteraan staat op de dakkapel, dan is het niet overduidelijk zichtbaar.AUijtdehaag schreef op woensdag 8 april 2020 @ 15:41:
Boven op een dakkapel, zou ik niet doen met een panasonic monobloc.
Heb je al gezien hoe hoog de installatie zelf al is, als je er ook nog sumo voeten onder zet?
Vanaf de grond zal het maar een beetje uitsteken vermoed ik. Waar ik vooral mee bezig ben is hoe ik die 100kg omhoog krijg!?

@simc Euh dat wordt een lomp gevaarte. Even wat perspectief:

Ik ben voor een 5kw split gegaan na het maken van dit plaatje en dat vindt ik eigenlijk al aan de grote kant...

Ik ben voor een 5kw split gegaan na het maken van dit plaatje en dat vindt ik eigenlijk al aan de grote kant...
droogworst - rookworst - leverworst - salamiworst - knakworst - bokworst - boterhammenworst
Zal je een kraan voor moeten huren vrees ik.simc schreef op woensdag 8 april 2020 @ 21:54:
[...]
Vanaf de grond zal het maar een beetje uitsteken vermoed ik. Waar ik vooral mee bezig ben is hoe ik die 100kg omhoog krijg!?
Betreft op je dak,.. de importeur van de aquarea in nederland heeft ook dit design: https://www.hydrotopworks.nl/producten/hydrocap/
edit: kwam er toevallig net een filmpje op linkedin van tegen: https://www.linkedin.com/...-6653672274551463936-U32_
[ Voor 36% gewijzigd door thehog op 08-04-2020 22:02 ]
Bedankt voor de uitgebreide reactie! Echt tof!Knielen schreef op woensdag 8 april 2020 @ 15:28:
@simc Jemig, je bent al goed op weg zeg. Complimenten voor wat je zelf allemaal al uitgezocht hebt!
Eigenlijk heb je de meeste antwoorden al zelf bedacht en in je plaatje verwerkt:
- Ja, je maakt gebruik van een 3-weg klep om de WP voor zowel SWW als verwarming te kunnen gebruiken, de klep wordt aangestuurd door de WP.
- Inregelen is uiteindelijk het meest werk. Vaak wordt bij een WP gebruik gemaakt van een stooklijn (WAR) en staat de WP eigenlijk 24/7 aan waarbij de temperatuur van het water bepaald wordt door de buitentemperatuur. Dit is een kwestie van proberen, proberen en nogmaals proberen totdat je een constante temperatuur in je woonkamer krijgt.
- Demping is inderdaad belangrijk, maar hier zijn goede dempers voor te vinden die je onder je WP plaatsen kan
- Circulatiepomp is niet nodig, zit al in de WP
- 7 kW is denk ik wel nodig, dit omdat je hem voor zowel SWW als verwarming gaat gebruiken. Je krijgt dan een aantal uur per dag dat de WP bezig is met het verwarmen van je buffervat en daarna weer 'gas' moet geven om je huis te gaan verwarmen.
Waar je wel op moet letten is of je voldoende afgifte hebt in je CV systeem, doordat je geen vloerverwarming hebt zou het kunnen zijn dat je te weinig water in je systeem hebt en mogelijk een (klein) buffervat zal moeten toepassen om teveel in- en uitschakelen van je WP te voorkomen. Een WP is sterk afhankelijk van het kwijt kunnen van zijn warmte, de flow is erg hoog en de aanvoertemperatuur laag, vaak lastig te combineren met radiatoren.
Edit: ik zie dat dit kleine buffervat ook al in je tekening zit verwerkt, daar had je dus al rekening mee gehouden. Hierin zie ik wel een elektrisch element getekend, die heb je daar niet nodig. De WP heeft zelf een elektrisch element die kan bijverwarmen.
Mbt capaciteit en bufferen: ik heb een rekensom gemaakt en kom erop uit dat er in het hele systeem wel voldoende zou moeten zijn. Mara ik kan niet meer terugvinden waar ik dat op baseerde. De buffervat in de tekening stond daar trouwens al in en had ik nog niet besloten of ik dat idd wilde of niet.
Ik heb hier gelezen dat de meningen uiteen lopen over buffervatten. Op het moment ben ik geneigd om het niet te gebruiken en als ik merk dat het toch nodig is, dan kan ik het later altijd toevoegen lijkt me.
Trouwens, misschien een gekke vraag: maar zou een beperkte afgifte niet juist een reden zijn om een 5kW unit te nemen?
Voor zo'n 3-weg klep, is er een bepaalde soort dat ik moet hebben? Ik heb niet veel verstand van die kleppen.
Je maakt wel een goed punt over de 7kW aangezien het om zowel SWW als CV gaat. Misschien scheelt het niet veel met vermogen, maar het zal wel sneller gaan met de 7kW. Overigens, heb je enige idee wat een normale duur is voor het bijwarmen van de SWW in de boiler? Hebben we het over een halfuur of over meerdere uren? (ik kan het waarschijnlijk wel uitrekenen, maar ervaringen uit de werkelijkheid zijn vaak waardevoller)
Mmm, dat inregelen moet ik dan mee gaan maken!
Je zet me wel aan het denken.Wuursj schreef op woensdag 8 april 2020 @ 21:58:
@simc Euh dat wordt een lomp gevaarte. Even wat perspectief:
Ik ben voor een 5kw split gegaan na het maken van dit plaatje en dat vindt ik eigenlijk al aan de grote kant...
Als je een zichtlijn tekent, dan valt het denk ik wel mee. Maar ik denk dat ik binnenkort een doos van een vergelijkbaar formaat erop ga zetten om te kijken hoe het eruit ziet.
Ik wil hem zelf installeren, dus dat ik een reden voor mij om niet voor een split te gaan. Heb je verder nog last van de binnenunit of is dat alleen het klein beetje ruimte die dat inneemt?
Mock-up met een doos is wel een goed idee.simc schreef op woensdag 8 april 2020 @ 22:19:
[...]
Je zet me wel aan het denken.
Als je een zichtlijn tekent, dan valt het denk ik wel mee. Maar ik denk dat ik binnenkort een doos van een vergelijkbaar formaat erop ga zetten om te kijken hoe het eruit ziet.
Ik wil hem zelf installeren, dus dat ik een reden voor mij om niet voor een split te gaan. Heb je verder nog last van de binnenunit of is dat alleen het klein beetje ruimte die dat inneemt?
een split neemt binnen wel wat ruimte in ja. Als ik de installatiehandleiding van de mijne lees, zou ik hem nog zelf kunnen aansluiten. Er zit al gas in en hoef je niet bij te vullen als je niet meer dan 10 meter tussen binnen en buiten unit hebt. Ik laat wel een monteur komen maar probeer door zoveel mogelijk zelf te doen de kosten te drukken.
Klein voordeeltje van een split is dat ie niet kan bevriezen bij een stroomstoring maar dat zou mij niet weerhouden van een mono. En er leunt maar zo'n 50 kg op je dakkapel. Echter zijn de 7kw splits ook forse apparaten.
Nadeel van de split is toch wel de prijs. Gauw zo'n 1000 euro meer + monteur voor ongeveer dezelfde hardware.
droogworst - rookworst - leverworst - salamiworst - knakworst - bokworst - boterhammenworst
Dit topic is gesloten.
Let op:
geen inkoopacties/interessepeilingen via tweakers.
geen inkoopacties/interessepeilingen via tweakers.