Beetje late reactie misschien, maar dit is herkenbaar. De HCE80 is voor zover ik weet aan/uit. Daarnaast is een zone klep altijd aan/uit. Opentherm kent geen klepsturing. Je kunt dus beter naar aan/uit gaan.MikeyMan schreef op woensdag 29 januari 2020 @ 12:02:
Herkent iemand dit gedrag van de Evohome HCE80 icm Opentherm Module?
- Zone vraagt warmte
- ketel slaat aan
- HCE80 houdt de pomp uit, en de zone dicht...?
Ik zit te denken dat dit misschien te maken heeft met de aantallen keren schakelen per uur?
Dacht dat dit alleen voor de ketel gold, maar wellicht ook voor de verdeler pomp?]
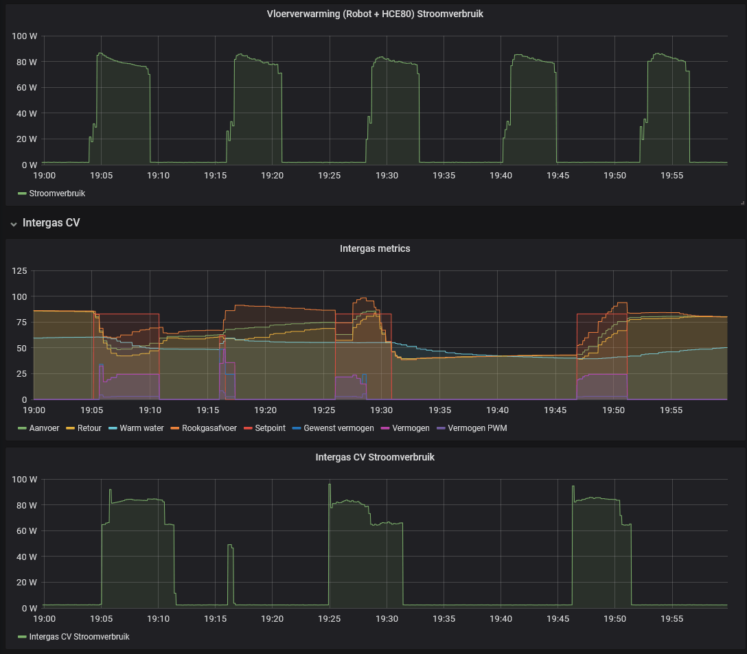
Lijkt daarmee zijn eigen bufferprobleem/pendelgedrag te creeren
Bij de meeste mensen werkt dit allemaal "prima"... tot ze gaan meten. Bij opentherm vraagt de thermostaat aan de ketel een aanvoertemperatuur die lager is dan eigenlijk zou moeten, vervolgens wordt in plaats van een half uur op bijvoorbeeld 60gr, drie kwartier op 45 graden verwarmd. Echter de klep wordt na een half uur dichtgezet en de ketel staat nog te verwarmen. Beetje zonde.
Tijdens het lezen van deze zin, wordt wereldwijd circa 1.000.000 liter olie verstookt. Dus niet 2X lezen hè.


/f/image/ToXt25IxCRnrW5HDpNk51y2E.jpg?f=fotoalbum_large)
/f/image/9IYZ6v4gprmAn19xmTwtzP9A.jpg?f=fotoalbum_large)
/f/image/7bSNiFr1ybaOpnsd5FMlJgHM.jpg?f=fotoalbum_large)
/f/image/zWLW5a5cPU6eOo7oFNiaXEUs.jpg?f=fotoalbum_large)