Water/water warmtepomp voor het verwarmen/koelen van je huis

Pagina: 1 ... 89 ... 113 Laatste
Acties:

Acties:
  • +1 Henk 'm!

  • roltor
  • Registratie: Juni 2013
  • Laatst online: 09:07
koelkast schreef op woensdag 10 januari 2024 @ 22:47:
[...]

Klopt, gekoppeld aan Home assistant, met deze esp configuratie op een lilygo rs485 bordje. Eenvoudig te doen, werkt super
Ik heb datzelfde bordje in huis, maar het wordt me vanaf die github pagina van dat lilygo bordje niet gelijk duidelijk welke stappen ik daarna moet doorlopen.
Ik vermoed dat er nog software op gezet moet worden, maar is het genoeg om vanuit Home Assistant de code er op te zetten via ESP?
Alvast bedankt.
koelkast schreef op woensdag 10 januari 2024 @ 22:40:
[...]

Klinkt goed. Op aanraden van jou en @PolderPloer! eens gekeken naar alle instellingen. Het zijn er nogal wat. Nu eerst maar eens de graadminuten flink aangepast naar -500. Ik ben benieuwd naar de komende dag.
Er zijn inderdaad veel instellingen. De graadminuten instelling zorgt dus als het goed is voor langere runs. Nadeel kan zijn dat de temperatuur in huis te ver zakt voordat de warmtepomp aan gaat. Bij mij merk ik daar niks van, maar dat verschilt per huis denk ik.
Een belangrijke is ook de stooklijn, die heb ik flink omlaag gezet. Gewoon laag zetten en een tijdje wachten, als het met dit weer nog comfortabel is, werkt het :)

[ Voor 38% gewijzigd door roltor op 10-01-2024 23:18 ]


Acties:
  • +1 Henk 'm!

  • decramy
  • Registratie: December 2001
  • Laatst online: 04-10 21:22

decramy

root@birdie:~#

koelkast schreef op woensdag 10 januari 2024 @ 22:54:
[...]

Ik begrijp niet zo goed hoe ik de stooklijn op zo'n manier kan instellen dat de compressor lekker de hele dag doorhobbelt?
Ik heb het idee dat mijn het water warm genoeg was om sommige radiatoren te doen sluiten, waardoor het buffervat op temperatuur kwam en dus compressor uit. Nu is het water minder warm,, langere vraag van de radiatoren en dus buffervat niet te warm dus compressor blijft draaien.

20*375Wp met Enphase IQ7+ micro's | Stiebel Eltron HGE Water/Water WP 9kW | Tesla M3, powered by SmartEVSE | Servertje @ www.coloclue.net


Acties:
  • 0 Henk 'm!

  • AlexanderCP
  • Registratie: April 2018
  • Laatst online: 18-05 20:40
decramy schreef op dinsdag 9 januari 2024 @ 19:39:
'Elektronische anode' klinkt mij als eentje die geen onderhoud nodig heeft...

Ikzelf heb geen onderhoudscontract op mijn warmtepomp. Maar ik weet niet hoe de rest er hier over denkt?
Weet iemand of de elektrische anode niet om de 2 of 3 jaar vervangen hoeft te worden?

Acties:
  • 0 Henk 'm!

  • Gwaihir
  • Registratie: December 2002
  • Niet online
koelkast schreef op woensdag 10 januari 2024 @ 22:45:
Een whatshome vision thermostaat per verdieping, gekoppeld aan 2 passieve verdelers.
En wat voor kleppen? Gooit dat ding de verwarming op die verdieping uit indien doel bereikt?

Zo ja, doet hij dat ook daadwerkelijk X keer per dag? Want dan is dat je antwoord: als de mogelijkheid de warmte af te geven (in te hoge mate) wegvalt, stopt uiteraard de WP.

Acties:
  • 0 Henk 'm!

  • decramy
  • Registratie: December 2001
  • Laatst online: 04-10 21:22

decramy

root@birdie:~#

AlexanderCP schreef op donderdag 11 januari 2024 @ 09:22:
[...]


Weet iemand of de elektrische anode niet om de 2 of 3 jaar vervangen hoeft te worden?
Ik heb zelf zoiets: https://www.wasco.nl/artikel/0680066
Deze hoeft nooit vervangen te worden.

20*375Wp met Enphase IQ7+ micro's | Stiebel Eltron HGE Water/Water WP 9kW | Tesla M3, powered by SmartEVSE | Servertje @ www.coloclue.net


Acties:
  • +1 Henk 'm!

  • Gwaihir
  • Registratie: December 2002
  • Niet online
Van het vervangen af zijn, is in principe het punt van zo'n prijzig elektrisch ding..

Acties:
  • 0 Henk 'm!

  • bjp
  • Registratie: Januari 2010
  • Laatst online: 00:11
weet iemand welke anode er in mijn WP zit? EcoGeo 1-6 pro...

8.3kW Oost-West PV en 7.7kWh thuisbatterij | WP EcoForest 1-6 PRO en dWTW | Stromer ST1 & ST3


Acties:
  • 0 Henk 'm!

  • decramy
  • Registratie: December 2001
  • Laatst online: 04-10 21:22

decramy

root@birdie:~#

bjp schreef op donderdag 11 januari 2024 @ 11:39:
weet iemand welke anode er in mijn WP zit? EcoGeo 1-6 pro...
Anodes zitten niet in warmtepompen en/of buffers, omdat het transport-water op een gegeven moment dood is geslagen. Alleen daar waar je stromend water stil laat staan (voor de douche, wij noemen ze boilers) heb je een anode nodig.

Heb je een los boilervat? Komt daar een draadje uit naar een stopcontact?
Geen los boilervat, maar ingebouwd? Check je handleiding.

20*375Wp met Enphase IQ7+ micro's | Stiebel Eltron HGE Water/Water WP 9kW | Tesla M3, powered by SmartEVSE | Servertje @ www.coloclue.net


Acties:
  • 0 Henk 'm!

  • xavier_82
  • Registratie: Juli 2017
  • Laatst online: 11:31
bjp schreef op donderdag 11 januari 2024 @ 11:39:
weet iemand welke anode er in mijn WP zit? EcoGeo 1-6 pro...
Ecoforest gebruik AISI 316 RVS voor hun eigen boilers (los of ingebouwd). Een anode is dan niet nodig.

Een geëmailleerde boiler heeft er een anode nodig vanwege de spanning verschillen die ontstaat door verschillende materialen. Waarbij een magnesium anode het meest gebruikt word (werd) maar moet vaak (jaarlijks?) vervangen worden, tegenwoordig heb je een titanium,- of zwerfstroom anodes, deze zorgen voor een gelijkspanning binnen de boiler zodat minder corrosie ontstaat en ze gaan meestal even lang als de boiler (of langer) mee.

Acties:
  • +2 Henk 'm!

  • Gwaihir
  • Registratie: December 2002
  • Niet online
decramy schreef op donderdag 11 januari 2024 @ 12:24:
Heb je een los boilervat? Komt daar een draadje uit naar een stopcontact?
Nog even ter verduidelijking: heb je een vat met SWW erin zonder zo'n draadje naar het stopcontact, dan moet je opletten. Dan heb je (vermoedelijk) een opofferingsanode, van bijv. magnesium. Dat opofferen houdt in dat die anode eerst wegroest en dan pas je boiler. Bij tijdig vervangen, roest je boiler dus niet.

Een boiler die wegroest, doet dat helaas zelden of nooit heel langzaam en gelijkmatig; er is altijd wel een plek die als anode gaat fungeren en dus het roesten namens het hele ding voor z'n rekening neemt. Dat kan komen door een afwijkend materiaal, of een beschadiging in het email, maar ook al door bijv. het spleetje tussen twee op elkaar gezette delen bij een aansluiting.

Tijdens mijn opleiding hebben we ter illustratie een keertje een stuk RVS (!) een centimeter laten wegroesten (oh sorry.. oxideren) in één weekend. Dit is best simpel en kun je dus evt. thuis uitproberen: span er een elastiekje strak omheen om die afwijkende plek te maken en stop het in een afgesloten bakje met wat azijn op de bodem, als omgeving waarin het sneller gaat. (Leg het niet in de azijn, maar in de lucht met verdampte azijn.) Maar eigenlijk: je heb dit vast al 'ns gezien in je vaatwasser: waar twee stuks RVS bestek tijdens de afwasbeurt te nadrukkelijk tegen elkaar gedrukt zaten, zie je altijd wat oxidatie.

Acties:
  • 0 Henk 'm!

  • bjp
  • Registratie: Januari 2010
  • Laatst online: 00:11
decramy schreef op donderdag 11 januari 2024 @ 12:24:
[...]

Anodes zitten niet in warmtepompen en/of buffers, omdat het transport-water op een gegeven moment dood is geslagen. Alleen daar waar je stromend water stil laat staan (voor de douche, wij noemen ze boilers) heb je een anode nodig.

Heb je een los boilervat? Komt daar een draadje uit naar een stopcontact?
Geen los boilervat, maar ingebouwd? Check je handleiding.
ja uiteraard niet in het CV stuk, maar in de ingebouwde 165L boiler SWW.

8.3kW Oost-West PV en 7.7kWh thuisbatterij | WP EcoForest 1-6 PRO en dWTW | Stromer ST1 & ST3


Acties:
  • 0 Henk 'm!

  • koelkast
  • Registratie: Juni 1999
  • Niet online
Dankzij jullie al heel wat instellingen aangepast. Sinds het aanpassen van de graadminuten op onze nibe f1255 een flink lange run gehad van 18 uur.
Nu stijgt de buitentemperatuur sinds vanmorgen al een tijdje, en lijkt het me logisch dat de run afgelopen is. Toch?

Afbeeldingslocatie: https://tweakers.net/i/Uxd6OgR5L0Dz7K6LNtEtHXqmEsY=/800x/filters:strip_icc():strip_exif()/f/image/LxgI1yCJjBZ4Vx09K9gc6T8b.jpg?f=fotoalbum_large

[ Voor 14% gewijzigd door koelkast op 11-01-2024 21:26 ]


Acties:
  • 0 Henk 'm!

  • koelkast
  • Registratie: Juni 1999
  • Niet online
Gwaihir schreef op donderdag 11 januari 2024 @ 10:29:
[...]

En wat voor kleppen? Gooit dat ding de verwarming op die verdieping uit indien doel bereikt?

Zo ja, doet hij dat ook daadwerkelijk X keer per dag? Want dan is dat je antwoord: als de mogelijkheid de warmte af te geven (in te hoge mate) wegvalt, stopt uiteraard de WP.
Bij de verdelers wordt per verdieping geregeld, een verdieping bestaat uit meerdere zones, en op elke verdieping hangt een thermostaat in 1 kamer. Die regelt de temperatuur per verdieping.

En ja. Dat gebeurt meerdere malen per dag.

Acties:
  • +1 Henk 'm!

  • roltor
  • Registratie: Juni 2013
  • Laatst online: 09:07
koelkast schreef op donderdag 11 januari 2024 @ 21:25:
Dankzij jullie al heel wat instellingen aangepast. Sinds het aanpassen van de graadminuten op onze nibe f1255 een flink lange run gehad van 18 uur.
Nu stijgt de buitentemperatuur sinds vanmorgen al een tijdje, en lijkt het me logisch dat de run afgelopen is. Toch?

[Afbeelding]
Dat denk ik wel. Het is voor mij een beetje een mysterie hoe de Nibe de graadminuten berekend, maar ik neem aan op basis van de (gemiddelde) buitentemperatuur, de binnentemperatuur en stooklijn.
Soms zie ik dat als de zon 's ochtends ineens flink gaat schijnen (en dus de temperatuur volgens de voeler buiten hoger wordt), de graadminuten heel snel verdwijnen. Veel sneller dan dat ze verdwijnen door de verwarming.
Ik wil nog instellen dat hij kijkt naar de gemiddelde temperatuur over 12 of 24 uur.
Nu gaat ie vooral 's nachts aan, als het op het koudste is, en dan 's ochtends als de zon schijnt, slaat ie weer af. Maar ik heb die instelling nog niet gevonden in het menu (en ook nog niet echt gezocht moet ik toegeven).

Acties:
  • 0 Henk 'm!

  • Stefannn
  • Registratie: Januari 2023
  • Nu online
koelkast schreef op donderdag 11 januari 2024 @ 21:25:
Dankzij jullie al heel wat instellingen aangepast. Sinds het aanpassen van de graadminuten op onze nibe f1255 een flink lange run gehad van 18 uur.
Nu stijgt de buitentemperatuur sinds vanmorgen al een tijdje, en lijkt het me logisch dat de run afgelopen is. Toch?

[Afbeelding]
“Logisch” is multi interpretabel.
De regelaar doet waar die voor gemaakt is dus dat hij schakelt zoals je laat zien is “gegeven de regelaar die je hebt” logisch.

Je warmtepomp heeft zo te zien een minimum vermogen van 0.25kW.
Op 11 januari stookt die sochtends tot 1kW en stopt vervolgens Smiddags.
Energetisch gezien had die dus smorgens wat lager kunnen staan en Smiddags door kunnen lopen.

En dat is nu exact wat ik met mijn “maximaal 1 start per dag controller” probeer te realiseren.

Maar goed… een hele controller bouwen is niet iets dat iedereen wil.
Met graad minuten verhogen heb je het systeem al “rustiger” gemaakt als de warmtevraag stabiel is.
Je kan nu nog proberen de thermostaat een tijd profiel te geven waardoor de warmtevraag over de dag wat gelijkmatiger is. Oftewel: niet smorgens veel warmte vragen en Smiddags weinig.

compleet zelfbouw/zelfprogrammeer home-automation, 57 PV panelen 9000kWh/jaar, 135heatpipes 150L zonneboiler met elektrische naverwarming, 2x Vaillant water/water warmtepomp vws36/4.1 3kW, smartEVSE laadpaal, 1wire/X10/P1, jacuzzi, sauna, ioniq5 EV


Acties:
  • +1 Henk 'm!

  • Stefannn
  • Registratie: Januari 2023
  • Nu online
roltor schreef op donderdag 11 januari 2024 @ 23:00:
[...]


Dat denk ik wel. Het is voor mij een beetje een mysterie hoe de Nibe de graadminuten berekend, maar ik neem aan op basis van de (gemiddelde) buitentemperatuur, de binnentemperatuur en stooklijn.
Soms zie ik dat als de zon 's ochtends ineens flink gaat schijnen (en dus de temperatuur volgens de voeler buiten hoger wordt), de graadminuten heel snel verdwijnen. Veel sneller dan dat ze verdwijnen door de verwarming.
Ik wil nog instellen dat hij kijkt naar de gemiddelde temperatuur over 12 of 24 uur.
Nu gaat ie vooral 's nachts aan, als het op het koudste is, en dan 's ochtends als de zon schijnt, slaat ie weer af. Maar ik heb die instelling nog niet gevonden in het menu (en ook nog niet echt gezocht moet ik toegeven).
Als je vloerverwarming hebt is Snachts aan is helemaal niet zo verkeerd.
Die reageert toch super traag. Dus met “snachts aan” compenseer je de uitgaande energie stroom op het moment dat die het hoogste is. Je houdt de temperatuur dan mooi constant.
Alternatief is de boel laten afkoelen maar “realistisch gezien” betekent dit dat je de boel pas in de middag weer op temperatuur hebt. Dat is dus eigenlijk alleen handig als er overdag echt niemand thuis is.

@KC27 heeft zijn systeem er zelfs op geoptimaliseerd om vooral snachts te draaien: met een dynamisch contract heeft hij dan de goedkoopste stroom.

[ Voor 5% gewijzigd door Stefannn op 12-01-2024 07:52 ]

compleet zelfbouw/zelfprogrammeer home-automation, 57 PV panelen 9000kWh/jaar, 135heatpipes 150L zonneboiler met elektrische naverwarming, 2x Vaillant water/water warmtepomp vws36/4.1 3kW, smartEVSE laadpaal, 1wire/X10/P1, jacuzzi, sauna, ioniq5 EV


Acties:
  • +1 Henk 'm!

  • AlexanderCP
  • Registratie: April 2018
  • Laatst online: 18-05 20:40
decramy schreef op donderdag 11 januari 2024 @ 10:44:
[...]

Ik heb zelf zoiets: https://www.wasco.nl/artikel/0680066
Deze hoeft nooit vervangen te worden.
Thanks! Ik heb een elektrische en dan hoeft deze dus ook niet vervangen te worden. Dan weet ik meteen waarom de installateur niet op mijn vraag reageert :)

Acties:
  • +2 Henk 'm!

  • decramy
  • Registratie: December 2001
  • Laatst online: 04-10 21:22

decramy

root@birdie:~#

koelkast schreef op donderdag 11 januari 2024 @ 21:25:
Dankzij jullie al heel wat instellingen aangepast. Sinds het aanpassen van de graadminuten op onze nibe f1255 een flink lange run gehad van 18 uur.
Nu stijgt de buitentemperatuur sinds vanmorgen al een tijdje, en lijkt het me logisch dat de run afgelopen is. Toch?

[Afbeelding]
Kun je de boel nog lager zetten, zodat hij volcontinu draait maar zonder dat je huis koud wordt?

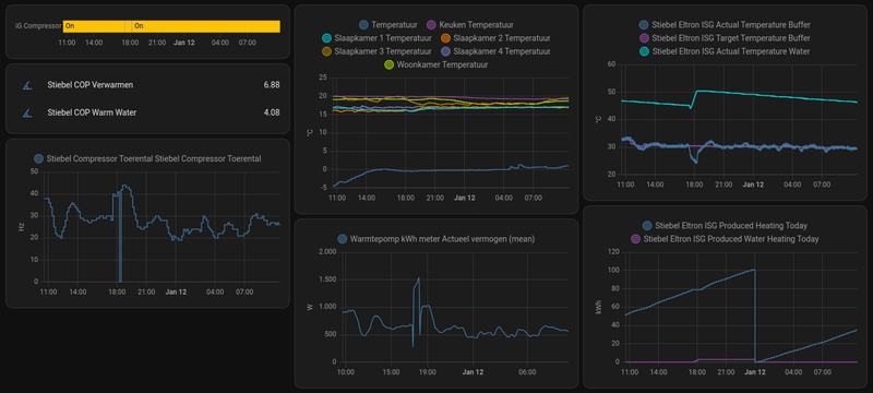
Even pochen met mijn behaalde resultaten sinds dinsdag:
Afbeeldingslocatie: https://tweakers.net/i/LUlKltOUGSNGMKGQroIqDmuNtd0=/800x/filters:strip_exif()/f/image/8idw5nN07iPYaY0d2pohvDfx.png?f=fotoalbum_large
Je ziet dat de warmtepomp zich moduleert rondom de buffer target temperature. Meer vraag vanuit het huis zorgt voor een koudere buffer waardoor de pomp harder gaat werken.
Voor afgelopen dinsdag stond mijn stooklijn op 1, nu op 0.6. Betekend dat de buffer minder warm wordt waardoor de afgifte-pomp ook ongeveer continu draait en dus de warmtepomp zijn energie kwijt kan. Met de stooklijn op 1.0 werden de radiatoren warmer, waardoor ze dicht werden gezet (naregeling middels Tado) en zelfs zo erg dat de afgiftepomp uit kon. Dan is de buffer snel op temperatuur, warmtepomp uit. Pendelen ten gevolge.

20*375Wp met Enphase IQ7+ micro's | Stiebel Eltron HGE Water/Water WP 9kW | Tesla M3, powered by SmartEVSE | Servertje @ www.coloclue.net


Acties:
  • 0 Henk 'm!

  • roltor
  • Registratie: Juni 2013
  • Laatst online: 09:07
Stefannn schreef op vrijdag 12 januari 2024 @ 07:50:
[...]

Als je vloerverwarming hebt is Snachts aan is helemaal niet zo verkeerd.
Die reageert toch super traag. Dus met “snachts aan” compenseer je de uitgaande energie stroom op het moment dat die het hoogste is. Je houdt de temperatuur dan mooi constant.
Alternatief is de boel laten afkoelen maar “realistisch gezien” betekent dit dat je de boel pas in de middag weer op temperatuur hebt. Dat is dus eigenlijk alleen handig als er overdag echt niemand thuis is.

@KC27 heeft zijn systeem er zelfs op geoptimaliseerd om vooral snachts te draaien: met een dynamisch contract heeft hij dan de goedkoopste stroom.
Je hebt helemaal gelijk, het nadeel van 's nachts de verwarming aan is dat het geluid maakt. Je hoort een zachte brom van de compressor en je hoort water door de verdeler stromen. Overdag valt dat weg in het omgevingsgeluid, 's nachts niet.
En ik heb hele grote ramen aan de oostkant, dus in de ochtend gratis verwarming als de zon schijnt.
Mijn huis koelt niet noemenswaardig af, dus dat probleem heb ik gelukkig ook niet.

Acties:
  • 0 Henk 'm!

  • koelkast
  • Registratie: Juni 1999
  • Niet online
decramy schreef op vrijdag 12 januari 2024 @ 10:45:
[...]

Kun je de boel nog lager zetten, zodat hij volcontinu draait maar zonder dat je huis koud wordt?

Even pochen met mijn behaalde resultaten sinds dinsdag:
[Afbeelding]
Je ziet dat de warmtepomp zich moduleert rondom de buffer target temperature. Meer vraag vanuit het huis zorgt voor een koudere buffer waardoor de pomp harder gaat werken.
Voor afgelopen dinsdag stond mijn stooklijn op 1, nu op 0.6. Betekend dat de buffer minder warm wordt waardoor de afgifte-pomp ook ongeveer continu draait en dus de warmtepomp zijn energie kwijt kan. Met de stooklijn op 1.0 werden de radiatoren warmer, waardoor ze dicht werden gezet (naregeling middels Tado) en zelfs zo erg dat de afgiftepomp uit kon. Dan is de buffer snel op temperatuur, warmtepomp uit. Pendelen ten gevolge.
Dus je bedoelt de graadminuten nog lager dan -500?
En dan de stooklijn ? Die lijkt nu op 3 te staan? Lager zetten dus? Of de temperaturen veranderen?Afbeeldingslocatie: https://tweakers.net/i/iQs9zEdPRBB8-qU6eTYdzqN2TCM=/x800/filters:strip_icc():strip_exif()/f/image/paq4nu34RKmyolVJQNiqWzDf.jpg?f=fotoalbum_large

Jij hebt dus een tado naregeling. Dat had ik in ons vorige huis ook, in combinatie met een gasketel en radiatoren. Nu een wp met overal vloerverwarming. Hoe kan je tado aansluiten op een grondwarmtepomp? Volgens de tado site zijn daar (nog) geen mogelijkheden voor?

Acties:
  • +1 Henk 'm!

  • decramy
  • Registratie: December 2001
  • Laatst online: 04-10 21:22

decramy

root@birdie:~#

Tado stuurt ook niet de warmtepomp zelf aan, maar wel de circulatiepomp van het afgiftesysteem (gewoon aan/uit). De warmtepomp weet de status van de buffer en kan daar op moduleren.

Heat geek heeft goede uitleg over instellingen: YouTube: How To MAXIMISE Your Heating Efficiency In 3 Simple Steps | Boilers ...

20*375Wp met Enphase IQ7+ micro's | Stiebel Eltron HGE Water/Water WP 9kW | Tesla M3, powered by SmartEVSE | Servertje @ www.coloclue.net


Acties:
  • +1 Henk 'm!

  • roltor
  • Registratie: Juni 2013
  • Laatst online: 09:07
koelkast schreef op zaterdag 13 januari 2024 @ 09:17:
[...]

Dus je bedoelt de graadminuten nog lager dan -500?
En dan de stooklijn ? Die lijkt nu op 3 te staan? Lager zetten dus? Of de temperaturen veranderen?[Afbeelding]

Jij hebt dus een tado naregeling. Dat had ik in ons vorige huis ook, in combinatie met een gasketel en radiatoren. Nu een wp met overal vloerverwarming. Hoe kan je tado aansluiten op een grondwarmtepomp? Volgens de tado site zijn daar (nog) geen mogelijkheden voor?
Als je de 3 aanpast (verlaagd), zal de lijn als geheel omlaag gaan. Dus bij dezelfde buitentemperatuur een lagere watertemperatuur van de verwarming.
Mijne staat op 0 of 1 dacht ik.

Acties:
  • 0 Henk 'm!

  • prettig
  • Registratie: December 2017
  • Laatst online: 21-12-2024
1. Iemand al eens de Sensoren van een Alpha Innotec (WZSV) warmtepomp gecontroleerd ?

Ze wijken behoorlijk af (geijkt nagemeten), gek regelgedrag bij lage temperaturen. Ik ga de sensoren nog nameten (tabel staat in de handleiding).


2. Extra warmte-element kun je niet uitschakelen (nagevraagd). Hier CV in hybride (die schakelt nu bij). E-element (6KW) en de CV (7kw) leveren extra vermogen (veel te veel). Die 6KW wil ik ook niet verbruiken (EV's last van met laden, dus geen volle accu !) en veel duurder dan CV: COP=1 , CV is richting de 3 ... echter de CV warmt het water 5x zo snel op voordat de pomp die weer uitzet (veel zuiniger). Hoop gependel, temp niet constant, etc ....
--> Kortom hij heeft een optie voor hybride (je kunt Kessel selecteren als 2e bron), maar kan die eigenlijk helemaal niet fatsoenlijk aansturen.

Iemand ervaring met punt 1 en 2 ? Evt. Oplossingen ?

Acties:
  • 0 Henk 'm!

  • Cpt.Chaos
  • Registratie: April 2010
  • Laatst online: 05:40
Wat is behoorlijk, en welke sensoren precies?

Het elektrisch element kan je uit het stopcontact trekken? In de instellingen kan je deze ook uitschakelen voor zover ik weet.
Hoe staat de rest ingesteld? Stooklijn, verwarmingstype etc?

Waarom staat je w/w warmtepomp hybride opgesteld? Hij moet het gewoon alleen doen.

Acties:
  • 0 Henk 'm!

  • prettig
  • Registratie: December 2017
  • Laatst online: 21-12-2024
Cpt.Chaos schreef op donderdag 18 januari 2024 @ 14:49:
Wat is behoorlijk, en welke sensoren precies?

Het elektrisch element kan je uit het stopcontact trekken? In de instellingen kan je deze ook uitschakelen voor zover ik weet.
Hoe staat de rest ingesteld? Stooklijn, verwarmingstype etc?

Waarom staat je w/w warmtepomp hybride opgesteld? Hij moet het gewoon alleen doen.
Bron: 2-3 graden te koud. Ga straks een shelly ijken en dan eraan hangen (kan ik de logs vergelijken). Alle interne sensoren zijn overigens hetzelfde (exotische TDK/EPCOS 2.2K NTC......B57891S0222F008, zonder hulsje).

E-Element kan niet uit bij de 9KW pomp (vast bedraad intern), schakeld op OUT6. Nagevraagd bij Nathan, kan niet. En op OUT6 moet je ook je CV (kessel) aansluiten. Dus beiden worden ALTIJD ingeschakeld.

Stekker eruit: niet wenselijk (tapwater) en moet ook niet: conform de specs kan die hybride, dus niet.

Hoe staat de rest ingesteld? Stooklijn, verwarmingstype etc?
--> niet van belang lijkt me, zo ja.... waarom ?

[ Voor 5% gewijzigd door prettig op 18-01-2024 14:58 ]


Acties:
  • 0 Henk 'm!

  • Cpt.Chaos
  • Registratie: April 2010
  • Laatst online: 05:40
De wp start/stopt op stooklijn en hysterese, zeker van belang dus.
Dat de bron te laag aangeeft is ook niet erg voor het bedrijf, als deze maar boven minimum bron temp is (-7).
In instellingen kan je ZWE-tijd aanpassen zodat deze niet bijspringt?
Trek anders de draadjes op het elektrisch element eraf en zet sww op 56, en anders tapwater met de cv-ketel?

Wat is jouw reden om een cv-ketel en een w/w pomp hybride op te stellen?

Edit: ben er haast van overtuigd dat je de voeding van het e-element moet loskoppelen en zodra de wp de temperatuur niet haalt de ketel wordt geschakeld. Dit werkt dan ook voor sww? De uitgang op de print schakelt toch zeker niet het element zelf, 6kW moet met een eigen relais.

Als de hysterese klein staat stopt de wp snel, zeker bij een groot ketelvermogen.

[ Voor 29% gewijzigd door Cpt.Chaos op 18-01-2024 16:09 ]


Acties:
  • 0 Henk 'm!

  • prettig
  • Registratie: December 2017
  • Laatst online: 21-12-2024
Hij draait verder prima (cop 5+ op verwarmen) en regelt heel netjes en vlak.

Echter als het tijdje (flink) vriest gaat die naar -5,3 graden bron-in en dat gaat de pomp terugtoeren (wisselaars in water).
--> Is echter geen -5,3 (sensor geeft foutieve waardes, te laag)

Maar goed, zodra die terug gaat in freq. --> lager vermogen en dan moet de CV gaan bij-verwarmen.
--> kan dat uiteraad vermijden (ZWE instellingen, temperatuur), maar dan heb ik te weinig vermogen (geen cv en geen E-element). Dus geen oplossing.
--> lostrekken ook niet: volgens de specs moet die dat kunnen, dus waarom lostrekken (gewoon non-conform)
--> Tapwater wil ik niet via de CV, WP pomp kan dat makkelijk en ga ook niet weer alles omzetten (leidingen), heb WP omdat ik geen gas wil verbruiken (of bijna niks), niet om de CV te gaan gebruiken omdat de WP niet doet wat die moet doen.


E-element, gaat uiteraard via relais. Moet gewoon in de software optie komen: E-Elelement gebruiken voor Verwarmen+tapwater, alleen tapwater (die optie ontbreekt) of alleen verwarmen.
Uitgang OUT6 is ook vast op Kessel (CV) en E-element zit intern vast geschakeld op OUT6 (dus ALTIJD beide).

Ik zie het gewoon als een bug of non-conformiteits issue.

Is overigens nu bekend bij Nathan, dus die zijn nu aan het puzzelen en overleggen met Duitsland.

Geen zin in extra geknutsel, ding moet werken zoals gedocumenteerd zonder dat ik zelf extra dingen moet gaan aanpassen (kan e-element zelf uitschakelen via een relais als de CV aangaat.......maar onzin, moet de pomp zelf goed doen).

[ Voor 3% gewijzigd door prettig op 18-01-2024 18:41 ]


Acties:
  • 0 Henk 'm!

  • Cpt.Chaos
  • Registratie: April 2010
  • Laatst online: 05:40
Als de afwijking 2 a 3 graden is en hij al -5 meet dan is de bron hetgeen waarop je je aandacht moet richten. Leuk dat straks het element dan wel niet meer meedoet, maar met een bron van onder nul had je beter een l/w kunnen kopen. Zorg dat de bron op orde komt.

Acties:
  • +3 Henk 'm!

  • prettig
  • Registratie: December 2017
  • Laatst online: 21-12-2024
Cpt.Chaos schreef op donderdag 18 januari 2024 @ 19:12:
Als de afwijking 2 a 3 graden is en hij al -5 meet dan is de bron hetgeen waarop je je aandacht moet richten. Leuk dat straks het element dan wel niet meer meedoet, maar met een bron van onder nul had je beter een l/w kunnen kopen. Zorg dat de bron op orde komt.
Hoe kom je bij die conclusie ?

Bron is oppervlakte water en die volgt de lucht temperatuur, echter trager en met veel grotere buffer (het hele meer, dus bron regenereerd onmiddelijk).

Water komt zelden onder de 4 graden op 1m diepte (rijkswaterstaat publiceert die). Ik weet de temperatuur van het water, zodra er ijs komt kan de bron iets invriezen. Geen probleem, even 1-2 weken bijschakelen (en dat doet de pomp niet goed met CV in hybride).

Veel zuiniger dan L/W pomp. Vergelijk het oa met vriend van me, woont om de hoek, zelfde soort huis (zelfs beter geisoleerd). Verbruikt 2x zoveel (alleen de pomp). L/W is onder 5 graden helemaal niet efficient (ontdooicyclus buitenunit). Mijn systeem is heel efficient tot het flink gaat vriezen en dan nog cop van 3,7.

Ben zowat energieneutraal met de PV erbij (350m2, vrijstaand uit 2010, vloerverwarming als bijverwarming en maar gedeeltelijk op de begane grond). Verdieping nog gewoon oude raditaoren. Maximale stooktemperatuur is 35 graden en gem. gaat er 5,5KW warmte uit per dag (over 1 jaar).

Bron is niks mis mee, al diverse energie-experts hier gehad (we waren pilot in NL) en die waren verbaasd over de rendementen (ik log alle waardes elke minuut). Buitenland hebben ze projecten met z'n 40 stuks (en dan 3x zo groot) in meren liggen om hele appartementcomplexen te verwarmen. Bewezen technologie, alleen zelden toegepast kleinschalig.

[ Voor 4% gewijzigd door prettig op 18-01-2024 21:33 ]


Acties:
  • 0 Henk 'm!

  • Stefannn
  • Registratie: Januari 2023
  • Nu online
prettig schreef op donderdag 18 januari 2024 @ 20:40:

Veel zuiniger dan L/W pomp. Vergelijk het oa met vriend van me, woont om de hoek, zelfde soort huis (zelfs beter geisoleerd). Verbruikt 2x zoveel (alleen de pomp). L/W is onder 5 graden helemaal niet efficient (ontdooicyclus buitenunit). Mijn systeem is heel efficient tot het flink gaat vriezen en dan nog cop van 3,7.
Dat is wel te verklaren lijkt me....
Het "lijkt" wel voordeliger om een warmtepomp met 5 graden lucht te bedienen dan met 1 graad water....
Maar de warmtecapaciteit van lucht is vele mate kleiner dan die van water. En de efficiency van die warmtewisselaar ook flink minder. Dus de temperatuur van het circuit door de warmtewisselaar zal dan flink lager zijn dan bij een Water systeem.
NB: op basis van theorie... ik heb geen metingen.

compleet zelfbouw/zelfprogrammeer home-automation, 57 PV panelen 9000kWh/jaar, 135heatpipes 150L zonneboiler met elektrische naverwarming, 2x Vaillant water/water warmtepomp vws36/4.1 3kW, smartEVSE laadpaal, 1wire/X10/P1, jacuzzi, sauna, ioniq5 EV


Acties:
  • +3 Henk 'm!

  • prettig
  • Registratie: December 2017
  • Laatst online: 21-12-2024
Stefannn schreef op donderdag 18 januari 2024 @ 23:10:
[...]

Dat is wel te verklaren lijkt me....
Het "lijkt" wel voordeliger om een warmtepomp met 5 graden lucht te bedienen dan met 1 graad water....
Maar de warmtecapaciteit van lucht is vele mate kleiner dan die van water. En de efficiency van die warmtewisselaar ook flink minder. Dus de temperatuur van het circuit door de warmtewisselaar zal dan flink lager zijn dan bij een Water systeem.
NB: op basis van theorie... ik heb geen metingen.
Is beetje N=1, maar die vriend van me met zijn L/W pomp die logged ook de data.

Hebben we vergeleken (niet in data model, maar even grof). Onder de 5 graden is mijn systeem veel efficienter. Boven de 5 wordt het verschil minder, maar in het najaar gaat hij heel snel meer verbruiken (als de temp. flink daalt), terwijl het water dan nog veel energie bevat..... weer efficienter.

Voorjaar even hetzelfde, maar ondiepe plas warmt snel op, zeker met paar zonnige dagen (het water is dan een soort van enorme buffer). Koude dag ziet hij het verbruik gelijk omhoog gaan, bij mij blijft het hetzelfde.

Winter ook zuiniger en daar kan ik nog meer uithalen als ik de boel ijsvrij hou op slimme manier.
Dan is de bron rond de 3-4 graden. Getest met propeller de-icer (0,75kw motor), ga van de zomer eens luchtpomp eronder zetten (stuk zuiniger), kijken wat dat doet. Maar dat is meer hobby en nog geen idee of dat echt zinvol is.

Aquathermie is best interessant. In diep water, onder de thermoclyne is het altijd rond de 4 graden (daar zijn ze ooit voor ontworpen). Mijn gemiddelde bron temp. is bijna 13 graden over 1 jaar gemeten. Op de vorstperiode na, zit die altijd vrij snel boven de 5 graden en regenereerd bijna onmiddelijk.

Acties:
  • 0 Henk 'm!

  • ChrisM
  • Registratie: Juni 2004
  • Laatst online: 03-10 14:46
Ik weet dat er ergens een site is, waar je de instellingen van je stooklijn in kan vullen, en zo de stooklijn kan simuleren. Betreft een alpha innotec warmtepomp. Maar nu kan ik die link nergens meer vinden… weet iemand welke site ik bedoel?
Ik dacht dat het in het Duits was. Heel simpele site.

Acties:
  • 0 Henk 'm!

  • decramy
  • Registratie: December 2001
  • Laatst online: 04-10 21:22

decramy

root@birdie:~#

ChrisM schreef op vrijdag 19 januari 2024 @ 07:53:
Ik weet dat er ergens een site is, waar je de instellingen van je stooklijn in kan vullen, en zo de stooklijn kan simuleren. Betreft een alpha innotec warmtepomp. Maar nu kan ik die link nergens meer vinden… weet iemand welke site ik bedoel?
Ik dacht dat het in het Duits was. Heel simpele site.
Is dat niet heel simpel zelf in je hoofd te doen?

Bij buiten 20 graden heb je geen verwarming nodig, dus dan is buffertemperatuur ook 20. Je startpunt.
Met een stooklijn "1", zal voor iedere graad buiten onder die 20 graden de buffertemperatuur ook met 1 ophogen: 19 buiten -> 21 buffer. 10 buiten -> 30 buffer. 0 buiten -> 40 buffer.

Ik heb de stooklijn op 0.6 staan: 0 graden buiten -> 20 (startpunt) + 20*0.6 (stooklijn) = 32 graden buffer.

20*375Wp met Enphase IQ7+ micro's | Stiebel Eltron HGE Water/Water WP 9kW | Tesla M3, powered by SmartEVSE | Servertje @ www.coloclue.net


Acties:
  • 0 Henk 'm!

  • Gwaihir
  • Registratie: December 2002
  • Niet online
prettig schreef op donderdag 18 januari 2024 @ 14:55:
E-Element kan niet uit bij de 9KW pomp (vast bedraad intern), schakeld op OUT6. Nagevraagd bij Nathan, kan niet. En op OUT6 moet je ook je CV (kessel) aansluiten. Dus beiden worden ALTIJD ingeschakeld.
Ik vermoed dat:
- Nathan je een eindgebruikersantwoord heeft gegeven, want dat ben je tenslotte. En aan eindgebruikers wordt niet verteld de kap er af te halen en..
- Eventueel overleggen plaatsvindt met jouw installateur, want die lijkt dit even over het hoofd gezien te hebben
- Dat element dus losgekoppeld moet worden van OUT6. Waarschijnlijk is dat een draad in een flink blok met aansluitingen, exact waar je installateur de CV erbij in plugde. (Bij mijn EcoForest zit in elk geval een erg imposante batterij van dat soort draadaansluitingen onder de kap, hier en daar ook 'intern' gebruikt.)
- En dus iets wat software niet kan wijzingen, zonder dat je CV-ketel ook uit blijft.
- En ja, als je 't relais dat het element schakelt toch via een OUT6 aan- of loskoppelt, kan het element zelf met z'n stevige amperage maar beter goed vast bedraad zijn!

Dus overleg even met je installateur, die heeft het waarschijnlijk in vijf minuten gedaan.

Acties:
  • +1 Henk 'm!

  • prettig
  • Registratie: December 2017
  • Laatst online: 21-12-2024
Gwaihir schreef op vrijdag 19 januari 2024 @ 10:24:
[...]

Ik vermoed dat:
- Nathan je een eindgebruikersantwoord heeft gegeven, want dat ben je tenslotte. En aan eindgebruikers wordt niet verteld de kap er af te halen en..
- Eventueel overleggen plaatsvindt met jouw installateur, want die lijkt dit even over het hoofd gezien te hebben
- Dat element dus losgekoppeld moet worden van OUT6. Waarschijnlijk is dat een draad in een flink blok met aansluitingen, exact waar je installateur de CV erbij in plugde. (Bij mijn EcoForest zit in elk geval een erg imposante batterij van dat soort draadaansluitingen onder de kap, hier en daar ook 'intern' gebruikt.)
- En dus iets wat software niet kan wijzingen, zonder dat je CV-ketel ook uit blijft.
- En ja, als je 't relais dat het element schakelt toch via een OUT6 aan- of loskoppelt, kan het element zelf met z'n stevige amperage maar beter goed vast bedraad zijn!

Dus overleg even met je installateur, die heeft het waarschijnlijk in vijf minuten gedaan.
Ben zelf de installateur, heb ook alle rechten (was pilot samen met oa Nathan en de leverancier van de wisselaars). Ze hebben ook de data. Heb hem wel samen met CV installeur geinstalleerd (die had het juiste gereedschap). Is ook niet spannend, zelfde als een CV. Ingeregeld door Nathan en vervolgens ben ik zelf gaan optimaliseren (ook weer in overleg). Nathan kijkt gewoon of alles goed is aangesloten en stellen hem standaard in en die kunnen natuurlijk niet weken monitoren en dan gaan aanpassen per klant.

Licht al bij de enginering afdeling van Nathan, hebben intern ook overlegd met de specialisten: kan niet los zonder fysieke aanpassingen (OUT6 heeft maar 1 externe aansluiting, E-element is intern bedraad) en gaat via vermogenrelais (X5). Software kan het ook niet.
Ik kan het zo oplossen met extra relais dat de aansturing van X5 onderbreekt bij inschakelen van CV (CV loopt al via relais met klep. Maar ga wachten op hun antwoord.

Ik wil namelijk het E-element niet loskoppelen (tapwater in luxe stand heeft het nodig). Ik blijf erbij: 2e warmtebron is CV dus geen E-element, want geeft raar regelgedrag en veel hoger verbruik dan nodig.Hij kan niet fatsoenlijk in hybride draaien met een CV.

E-element is nodig voor extra snel tapwater (luxe stand).

Daarnaast heeft het E-element invloed op het laden van de EV's, die gaat minder laden (duurt dus veel langer). En heb 3x25A, voldoet ruim en geen zin om zwaardere aansluiting te nemen.

Acties:
  • 0 Henk 'm!

  • Gwaihir
  • Registratie: December 2002
  • Niet online
@prettig Hmm.. da's dan al met al wel een flinke vraag: een derde warmtebron te erkennen, i.p.v. twee. Hoop maar voor je dat de hardware dat kan. (Intern of 'extern' bedraad, als het keihard aan OUT6 vast zit en verder ook nergens heen kan, houdt 't wel op..)

Acties:
  • 0 Henk 'm!

  • bjp
  • Registratie: Januari 2010
  • Laatst online: 00:11
op mijn WP is dat instelbaar, je kan kiezen tussen:
- geen E-element voor CV
- E-element only voor CV ("nood" mode)
- E-element ondersteuning voor CV (extra power indien WP niet genoeg is)

dezelfde 3 keuzes voor SWW apart.

[ Voor 13% gewijzigd door bjp op 19-01-2024 11:26 ]

8.3kW Oost-West PV en 7.7kWh thuisbatterij | WP EcoForest 1-6 PRO en dWTW | Stromer ST1 & ST3


Acties:
  • 0 Henk 'm!

  • prettig
  • Registratie: December 2017
  • Laatst online: 21-12-2024
Gwaihir schreef op vrijdag 19 januari 2024 @ 11:24:
@prettig Hmm.. da's dan al met al wel een flinke vraag: een derde warmtebron te erkennen, i.p.v. twee. Hoop maar voor je dat de hardware dat kan. (Intern of 'extern' bedraad, als het keihard aan OUT6 vast zit en verder ook nergens heen kan, houdt 't wel op..)
Relais heeft aanstuurdraad, dus kan.

Maar eenvoudigste is: gewoon een selectie toevoegen aan de software ...... E-element alleen voor tapwater (je kunt wel tap+verw en alleen verwarmen instellen).

Acties:
  • 0 Henk 'm!

  • prettig
  • Registratie: December 2017
  • Laatst online: 21-12-2024
bjp schreef op vrijdag 19 januari 2024 @ 11:26:
op mijn WP is dat instelbaar, je kan kiezen tussen:
- geen E-element voor CV
- E-element only voor CV ("nood" mode)
- E-element ondersteuning voor CV (extra power indien WP niet genoeg is)

dezelfde 3 keuzes voor SWW apart.
Dat is beter, zo hoort het ook. Welk merk/type ?

Acties:
  • 0 Henk 'm!

  • bjp
  • Registratie: Januari 2010
  • Laatst online: 00:11
prettig schreef op vrijdag 19 januari 2024 @ 11:28:
[...]


Dat is beter, zo hoort het ook. Welk merk/type ?
zie signature: EcoForest EcoGeo 1-6 PRO

8.3kW Oost-West PV en 7.7kWh thuisbatterij | WP EcoForest 1-6 PRO en dWTW | Stromer ST1 & ST3


Acties:
  • 0 Henk 'm!

  • prettig
  • Registratie: December 2017
  • Laatst online: 21-12-2024
bjp schreef op vrijdag 19 januari 2024 @ 11:33:
[...]


zie signature: EcoForest EcoGeo 1-6 PRO
Wou ook EcoForest (of Nibe), maar destijds was er niks leverbaar. Kon alleen de Alpha Innotec krijgen. Op zich prima pomp, regelaar (luxtronik) is beetje "out-dated" maar doet wat die moet doen. Cloud en app zijn "aanfluiting".

Acties:
  • 0 Henk 'm!

  • Gwaihir
  • Registratie: December 2002
  • Niet online
prettig schreef op vrijdag 19 januari 2024 @ 11:40:
Wou ook EcoForest (of Nibe), maar destijds was er niks leverbaar. Kon alleen de Alpha Innotec krijgen. [..] Cloud en app zijn "aanfluiting".
Ah, een slag beter dan die van EcoForest dus :P.

N.B. Daar mis ik trouwens echt helemaal niets aan. Fijner zelfs dan discussie met installateur dat al dat van de hele wereld uit toegankelijk zijn en data uploaden e.d. voor mij niet hoeft.

[ Voor 23% gewijzigd door Gwaihir op 19-01-2024 13:15 ]


Acties:
  • 0 Henk 'm!

  • Shakes
  • Registratie: Februari 2023
  • Laatst online: 31-07 17:57
Iemand ervaring met warmtepomp en horizontale captatie? Er staat dat er meer oppervlakte nodig is maar is er ergens een berekening te maken hoeveel m2 tuin ik nodig heb om het te bewerkstelligen? Dit is dus met leidingen leggen op ongeveer 2m diepte.

Mocht iemand suggesties hebben voor partijen met de juiste ervaring... graag! Dank

Acties:
  • 0 Henk 'm!

  • Stefannn
  • Registratie: Januari 2023
  • Nu online
Shakes schreef op vrijdag 19 januari 2024 @ 21:13:
Iemand ervaring met warmtepomp en horizontale captatie? Er staat dat er meer oppervlakte nodig is maar is er ergens een berekening te maken hoeveel m2 tuin ik nodig heb om het te bewerkstelligen? Dit is dus met leidingen leggen op ongeveer 2m diepte.

Mocht iemand suggesties hebben voor partijen met de juiste ervaring... graag! Dank
Zoek maar eens op mijn naam. Ik heb 3x 100m liggen. Ik heb afgelopen voorjaar uitgebreide metingen gepubliceerd.
Ik heb ze nu op 1m20 van elkaar liggen maar als ik het nog eens zou doen zou ik ze op 60cm van elkaar leggen. Of in ringen, daarvan vind je op dit forum ook voorbeelden. Gewoon de Posts met plaatjes zoeken.
Op dit moment heb ik er 2x een Vaillant geotherm 36/4.1 op zitten. Volgens spec 2x 3kW, in praktijk eerder 2x 2.7kW. Gaat wel. Rendement zal wat lager zijn dan verticale boring.
In mijn geval was het wel spotgoedkoop.
Ik heb 1 dag een graafmachine met chauffeer gehad a 600 euro en was 300euro kwijt voor het tyleen. De warmtepompen waren 3000euro per stuk met eerst 3000 en later 4200euro subsidie.
Als doe het zelf project redelijk super. Compleet “laten doen” zou ik geloof ik niet doen want dan is het al gauw net zo duur als verticaal en dan is dat toch wel beter.
Buislengte is dus belangrijker dan grondoppervlakte. Dat komt omdat het contact oppervlak groot genoeg moet zijn en dat is bij een tyleenslang van 32mm veel kleiner dan bij een boring van 10cm.

Nb… defacto heb ik nu ongeveer 5.5kW op 400m2 grond. Dat is wel echt de limiet, eigenlijk wat er overheen. Ik heb daar dus 300m 32mm tyleen in liggen maar dat zou ik met 600m 32mm tyleen doen als ik het opnieuw zou doen.

[ Voor 6% gewijzigd door Stefannn op 19-01-2024 22:09 ]

compleet zelfbouw/zelfprogrammeer home-automation, 57 PV panelen 9000kWh/jaar, 135heatpipes 150L zonneboiler met elektrische naverwarming, 2x Vaillant water/water warmtepomp vws36/4.1 3kW, smartEVSE laadpaal, 1wire/X10/P1, jacuzzi, sauna, ioniq5 EV


Acties:
  • 0 Henk 'm!

  • Cpt.Chaos
  • Registratie: April 2010
  • Laatst online: 05:40
@prettig tapwater op luxe heeft geen e-element nodig. Bij normaal draait de compressor iets van 53Hz en op luxe is de frequentie temperatuursafhankelijk. Dus sww bijvoorbeeld 40 graden, frequentie 75Hz en dus meer vermogen en iets sneller warm water. Qua tijd scheelt het niet heel veel hoor.

Zo werkt het hier in ieder geval, er zit geen stekker aan mijn e-element. Het zou best kunnen dat out6 relais x5 bekrachtigt maar dat kan ik niet zien en boeit niet want niet aangesloten.

Acties:
  • 0 Henk 'm!

  • Hippe Lip
  • Registratie: Februari 2011
  • Laatst online: 05:42

Hippe Lip

Er valt altijd wat te leren

Stefannn schreef op vrijdag 19 januari 2024 @ 22:05:
[...]
Buislengte is dus belangrijker dan grondoppervlakte. Dat komt omdat het contact oppervlak groot genoeg moet zijn en dat is bij een tyleenslang van 32mm veel kleiner dan bij een boring van 10cm.

Nb… defacto heb ik nu ongeveer 5.5kW op 400m2 grond. Dat is wel echt de limiet, eigenlijk wat er overheen. Ik heb daar dus 300m 32mm tyleen in liggen maar dat zou ik met 600m 32mm tyleen doen als ik het opnieuw zou doen.
@Stefannn
Daar noem je wel een essentieel onderwerp, maar helaas niet alle benodigde kenmerken.

Bij een verticale bron wordt gerekend met 50W per meter brondiepte, dus 25W per meter tyleen. Dat is bij ‘gewone’ grond. Gaat het om iets dichts zoals klei, dan geldt de helft van die opbrengst.
Ik had een bon van 8kW nodig, dus werd er 160m diep geboord en zit daar dus 320m tyleen in.

Jij zegt dat je 300m tyleen horizontaal hebt. Welk vermogen zou je aan jouw horizontale bron van 300 meter toekennen? Want ik denk dat je gelijk hebt dat het om meters lengte gaat en minder om vierkante meters, zolang je het tenminste een beetje goed uitspreidt.

Verdraagzaamheid is het hoogste gebod
en wie dat niet eert die schoppen we rot.
<John O`Mill>


Acties:
  • 0 Henk 'm!

  • Stefannn
  • Registratie: Januari 2023
  • Nu online
Hippe Lip schreef op vrijdag 19 januari 2024 @ 22:56:
[...]


@Stefannn
Daar noem je wel een essentieel onderwerp, maar helaas niet alle benodigde kenmerken.

Bij een verticale bron wordt gerekend met 50W per meter brondiepte, dus 25W per meter tyleen. Dat is bij ‘gewone’ grond. Gaat het om iets dichts zoals klei, dan geldt de helft van die opbrengst.
Ik had een bon van 8kW nodig, dus werd er 160m diep geboord en zit daar dus 320m tyleen in.

Jij zegt dat je 300m tyleen horizontaal hebt. Welk vermogen zou je aan jouw horizontale bron van 300 meter toekennen? Want ik denk dat je gelijk hebt dat het om meters lengte gaat en minder om vierkante meters, zolang je het tenminste een beetje goed uitspreidt.
@Shakes
Hier de post waar ik rapporteer over de ervaring van vorige winter met heel veel meetdata

Inmiddels heb ik daar 2x Vaillant geotherm 36/4.1 op zitten. Die zijn gespecced op 3kW maar doen in praktijk 2.7kW. Dat geeft een totaal vermogen van 5.5kW waarvan dan vanwege de cop ongeveer 4kW uit de grond zal komen.
“As we speak” met gemiddeld temperatuur rond de 0 staat dat voor 75% van de dag aan dus dat komt neer o0 een gemiddeld vermogen van 3kW over de dag.
Ik heb net even gekeken…
Temperatuur bron-uit is 2 graden, temperatuur bron-in is -0.1graad.
Dat is dus een heel nette delta T van 2 graden maar wel 3 a 5 graden lager dan je eigenlijk zou willen.

Ik heb ook grond sensoren (die heb ik ingegraven bij het plaatsen) die staan nu op 6 graden.
En dat is dus exact waarom ik liever “meer slang per vierkante meter”, danwel “meer slang per watt” zou doen. Ik verlies nu 4 graden tussen “bulk van de grond” en “slang”.
En dat komt dus door het toch redelijk geringe oppervlak van een 32mm tyleenslang.
Dat was voor mij eigenlijk best een verrassing. Ik was er vanuit gegaan dat het verstandig zou zijn de diepte (bij mij 1m50) en tussenruimte (1m20) ongeveer gelijk te houden. Maar je ziet nu dus dat de temperatuur op 60cm van de slang al 4 graden hoger is. Beperkende factor is nu niet het grondoppervlak maar het slangoppervlak (en daarmee dus de slang lengte)

Bij vergelijk met een verticale bron heb ik het idee dat je niet de slang lengte & diameter moet tellen maar de boring-diepte en diameter. Daaar zit immers een pijp in die het contact met de grond maakt. Ik neem aan (ik heb dat niet uitgezocht) dat de slang met goede warmte overdacht in de pijp zit.

Hieronder nog een plaatje van hoe de slang is ingegraven en de positie van de temperatuur sensor.
Afbeeldingslocatie: https://tweakers.net/i/974-G0kyE9ikof25q_IVOqP1e6w=/x800/filters:strip_exif()/f/image/PcaDuL8t69rctcOe5xX7rIfh.png?f=fotoalbum_large

compleet zelfbouw/zelfprogrammeer home-automation, 57 PV panelen 9000kWh/jaar, 135heatpipes 150L zonneboiler met elektrische naverwarming, 2x Vaillant water/water warmtepomp vws36/4.1 3kW, smartEVSE laadpaal, 1wire/X10/P1, jacuzzi, sauna, ioniq5 EV


Acties:
  • 0 Henk 'm!

  • prettig
  • Registratie: December 2017
  • Laatst online: 21-12-2024
Stefannn schreef op zaterdag 20 januari 2024 @ 08:05:
[...]

@Shakes
Hier de post waar ik rapporteer over de ervaring van vorige winter met heel veel meetdata

Inmiddels heb ik daar 2x Vaillant geotherm 36/4.1 op zitten. Die zijn gespecced op 3kW maar doen in praktijk 2.7kW. Dat geeft een totaal vermogen van 5.5kW waarvan dan vanwege de cop ongeveer 4kW uit de grond zal komen.
“As we speak” met gemiddeld temperatuur rond de 0 staat dat voor 75% van de dag aan dus dat komt neer o0 een gemiddeld vermogen van 3kW over de dag.
Ik heb net even gekeken…
Temperatuur bron-uit is 2 graden, temperatuur bron-in is -0.1graad.
Dat is dus een heel nette delta T van 2 graden maar wel 3 a 5 graden lager dan je eigenlijk zou willen.

Ik heb ook grond sensoren (die heb ik ingegraven bij het plaatsen) die staan nu op 6 graden.
En dat is dus exact waarom ik liever “meer slang per vierkante meter”, danwel “meer slang per watt” zou doen. Ik verlies nu 4 graden tussen “bulk van de grond” en “slang”.
En dat komt dus door het toch redelijk geringe oppervlak van een 32mm tyleenslang.
Dat was voor mij eigenlijk best een verrassing. Ik was er vanuit gegaan dat het verstandig zou zijn de diepte (bij mij 1m50) en tussenruimte (1m20) ongeveer gelijk te houden. Maar je ziet nu dus dat de temperatuur op 60cm van de slang al 4 graden hoger is. Beperkende factor is nu niet het grondoppervlak maar het slangoppervlak (en daarmee dus de slang lengte)

Bij vergelijk met een verticale bron heb ik het idee dat je niet de slang lengte & diameter moet tellen maar de boring-diepte en diameter. Daaar zit immers een pijp in die het contact met de grond maakt. Ik neem aan (ik heb dat niet uitgezocht) dat de slang met goede warmte overdacht in de pijp zit.

Hieronder nog een plaatje van hoe de slang is ingegraven en de positie van de temperatuur sensor.
[Afbeelding]
32mm en diepte zijn zo te zien ok (Frank GMBH doet dat zo te zien ook zo), afstand tussen de buizen is schijnbaar beetje afhankelijk van de soort grond. Ik denk dat je het best goed zelf uitgezocht hebt.

https://www.frank-gmbh.de...-energy/cellector-kit.php

Acties:
  • 0 Henk 'm!

  • robzen
  • Registratie: December 2017
  • Laatst online: 10:55
Shakes schreef op vrijdag 19 januari 2024 @ 21:13:
Iemand ervaring met warmtepomp en horizontale captatie? Er staat dat er meer oppervlakte nodig is maar is er ergens een berekening te maken hoeveel m2 tuin ik nodig heb om het te bewerkstelligen? Dit is dus met leidingen leggen op ongeveer 2m diepte.

Mocht iemand suggesties hebben voor partijen met de juiste ervaring... graag! Dank
Wij hebben ook 4 x 200m 32mm tyleen op 2 meter diep liggen. Daarvoor was ongeveer 400m2 a 500m2 tuin voor nodig. In meest ideale situatie leg je de buizen in het grondwater i.v.m. rendement. Voor de berekeningen is de installateur uitgegaan van de theoretische waarde van 25 watt per m1 + wat extra + ik wil geen gezeur :)
De tyleenbuizen hebben we zelf gelegd op het moment dat het grondwater laag stond.

Ik weet niet waar je woont, maar in de noord-west achterhoek zijn er meerdere partijen die zich op horizontale captatie/collectors hebben gespecialiseerd.

Acties:
  • 0 Henk 'm!

  • decramy
  • Registratie: December 2001
  • Laatst online: 04-10 21:22

decramy

root@birdie:~#

Ik zag laatst een voorbeeld waarin ze in een gleuf de buizen verticaal hebben geplaatst. Nog steeds geen diepe boring nodig, maar wel veel meer oppervlakte

20*375Wp met Enphase IQ7+ micro's | Stiebel Eltron HGE Water/Water WP 9kW | Tesla M3, powered by SmartEVSE | Servertje @ www.coloclue.net


Acties:
  • 0 Henk 'm!

  • Cpt.Chaos
  • Registratie: April 2010
  • Laatst online: 05:40
Prettig, dan heb jij een andere warmtepomp en handleiding dan ik. Tapwater op normaal is een vaste frequentie hier. Pas als de compressor alleen de gewenste sww temperatuur niet haalt schakelt deze af en gaat de rest op het elektrisch element.
Als je wilt dat alleen tapwater op element gaat moet je een element in je vat hebben en dan kan je deze prima instellen.

Acties:
  • +1 Henk 'm!

  • Stefannn
  • Registratie: Januari 2023
  • Nu online
robzen schreef op zaterdag 20 januari 2024 @ 11:22:
[...]


Wij hebben ook 4 x 200m 32mm tyleen op 2 meter diep liggen. Daarvoor was ongeveer 400m2 a 500m2 tuin voor nodig. In meest ideale situatie leg je de buizen in het grondwater i.v.m. rendement. Voor de berekeningen is de installateur uitgegaan van de theoretische waarde van 25 watt per m1 + wat extra + ik wil geen gezeur :)
De tyleenbuizen hebben we zelf gelegd op het moment dat het grondwater laag stond.

Ik weet niet waar je woont, maar in de noord-west achterhoek zijn er meerdere partijen die zich op horizontale captatie/collectors hebben gespecialiseerd.
Dat bevestigd min of meer mijn conclusie mbt buis/oppervlakte verhouding:
- jij hebt dus 800m 32mm tyleen op 400 a 500m2
- ik heb 300m 32mm tyleen op 300 a 400m2 grond, dat is ongeveer de helft, en ik concludeerde al dat ik vond dat ik beter 2x zoveel had kunnen leggen.

leggen als het grondwater laag staat is inderdaad heel slim. Ik had ze ook liever op 2m gelegd maar dat was praktisch onmogelijk. Huis stond er al, dieper graven had instortingsgevaar opgeleverd. Bovendien konden we het opgegraven zand niet meer kwijt.

compleet zelfbouw/zelfprogrammeer home-automation, 57 PV panelen 9000kWh/jaar, 135heatpipes 150L zonneboiler met elektrische naverwarming, 2x Vaillant water/water warmtepomp vws36/4.1 3kW, smartEVSE laadpaal, 1wire/X10/P1, jacuzzi, sauna, ioniq5 EV


Acties:
  • +1 Henk 'm!

  • Stefannn
  • Registratie: Januari 2023
  • Nu online
decramy schreef op zaterdag 20 januari 2024 @ 12:26:
Ik zag laatst een voorbeeld waarin ze in een gleuf de buizen verticaal hebben geplaatst. Nog steeds geen diepe boring nodig, maar wel veel meer oppervlakte
Lijkt me goed te doen!
buizen 50cm uit elkaar moet werken.
Maarrrr..... die sleuf moet dan toch aardig diep zijn (8 a 10 meter??) want je wilt in de bovenste 1.5 a 2 meter geen buizen hebben.

horizontaal blijft toch wel enigszins een compromis... Mijn grond temperatuur op 1.5m onder de grond is momenteel 6 graden. Dat meet ik met een ingegraven grondsensor en uit eerdere experimenten weet ik dat die temperatuur puur "doorsijpeling van de oppervlakte temperatuur" is, geen afkoeling als gevolg van de belasting.
Met een diepe verticale put zit je nu, midden in de winter, dan toch 3 a 4 graden hoger.
In gebruik zullen de meesten tussen de 6 en 8 graden zitten, maar dat is dan op het water gemeten dus verlaagd door gebruik, de onverstoorde temperatuur op >10m onder de grond zal nog steeds wel rond de 10 liggen gok ik zo.

Dat eet toch 15 a 20% van je cop op.
Persoonlijk ben ik er happy mee want het heeft me 8000 a 10.000euro bespaard, maar het is wel iets om in de gaten te houden. Persoonlijk denk ik dat horizontale grond heel kost-efficient is als je het zelf doet (en je eigen uren niet rekent), maar als je dat voor veel geld laat doen kan je denk ik beter boren.

compleet zelfbouw/zelfprogrammeer home-automation, 57 PV panelen 9000kWh/jaar, 135heatpipes 150L zonneboiler met elektrische naverwarming, 2x Vaillant water/water warmtepomp vws36/4.1 3kW, smartEVSE laadpaal, 1wire/X10/P1, jacuzzi, sauna, ioniq5 EV


Acties:
  • 0 Henk 'm!

  • prettig
  • Registratie: December 2017
  • Laatst online: 21-12-2024
Cpt.Chaos schreef op zaterdag 20 januari 2024 @ 12:46:
Prettig, dan heb jij een andere warmtepomp en handleiding dan ik. Tapwater op normaal is een vaste frequentie hier. Pas als de compressor alleen de gewenste sww temperatuur niet haalt schakelt deze af en gaat de rest op het elektrisch element.
Als je wilt dat alleen tapwater op element gaat moet je een element in je vat hebben en dan kan je deze prima instellen.
Zie het gewoon in de data, freq past die aan.

"Als je wilt dat alleen tapwater op element gaat moet je een element in je vat hebben en dan kan je deze prima instellen."
--> Heb WP met intern vat, E-element zit niet in het vat maar in de leiding (wzsv 92k3m).

Acties:
  • 0 Henk 'm!

  • Gwaihir
  • Registratie: December 2002
  • Niet online
Shakes schreef op vrijdag 19 januari 2024 @ 21:13:
Iemand ervaring met warmtepomp en horizontale captatie? Er staat dat er meer oppervlakte nodig is maar is er ergens een berekening te maken hoeveel m2 tuin ik nodig heb om het te bewerkstelligen? Dit is dus met leidingen leggen op ongeveer 2m diepte.

Mocht iemand suggesties hebben voor partijen met de juiste ervaring... graag! Dank
Kijk ook naar de (laatste batch) posts van @Femme in dit topic, die heeft dit liggen én hier gedocumenteerd.

Tevens, de zoekterm (voor Google) lijkt grabenkollector te zijn.

Veel succes :).

Acties:
  • +7 Henk 'm!

  • Stefannn
  • Registratie: Januari 2023
  • Nu online
Voor de geïnteresseerden... Ik heb mijn "maximaal 1 start per dag controller" voor elkaar.
@bjp, @The Lord, @Hippe Lip, @KC27, @vliegnerd, @decramy

Ik heb 2x Vaillant Geotherm vws36/4.1 3kW aan/uit warmtepomp.
Ik heb dus 3 mogelijkheden: beiden uit, 1 aan, beiden aan.
Over de afgelopen dagen:
datumtijdstipgeschakeld naar....
15jan maandag10:14beiden
16jan dinsdag01:10enkel
16jan dinsdag09:42beiden
17jan woensdag01:13enkel
17jan woensdag07:32beiden
17jan woensdag23:31enkel
18jan donderdag07:27beiden
18jan donderdag23:55enkel
19jan vrijdag08:32beiden
20jan zaterdag01:16enkel
20jan zaterdag08:15beiden
21jan zondag00:03enkel


Wat achtergrond informatie
- In 2008 heb ik mijn huidige nieuwbouwhuis gekocht.
- Het had een woonkamer met radiatoren en een gas CV.
- Ik heb direct 300m 32mm tyleen in de tuin ingegraven omdat die toen nog braak lag. Warmtepompen waren toen nog te duur en nauwelijks verkrijgbaar.
- In 2009 heb ik een serre bijgebouwd met vloerverwarming
- In 2017 heb ik een vailliant geotherm vws 36/4.1 3kW warmtepomp gekocht waarmee ik de serre vloerverwarming ben gaan verwarmen.
- In 2022 kwam de Ukraine oorlog. Ik had gemerkt dat de warmtepomp in voor en najaar slechts voor 50% gebruikt werd. Ik heb radiator ventilatoren gemaakt en kon de warmtepomp in voor en najaar toen ook voor de woonkamer gebruiken.
- In 2023 heb ik een tweede Vaillant geotherm vws36/4.1 3kW bijgekocht. Sindsdien is de gas-cv niet meer aan geweest. Op heel koude dagen stook ik wat bij met de open haard.
- Eind 2023 had ik een kapotte condensator in de warmtepomp. Ik ontdekte dat ik in 6 jaar 3600 runs had gehad. Gemiddeld 4 uur per run en 4 runs per dag. Aangezien aantal runs de belangrijkste bron van slijtage voor warmtepompen is besloot ik te proberen dat terug te brengen.

Waarom kan ik met 1 run per dag toe (ook op een aan/uit warmtepomp)?
In geval van vloerverwarming hoef ik sowieso niet al te veel te schakelen. Rond de 0 graden zoals nu koelt die bij mij 0.2graad per uur af als er geen verwarming is. Op 1 warmtepomp blijft hij ongeveer op temperatuur, op 2 warmtepompen neemt de temperatuur met 0.2graad per uur toe. Op 1 warmtepomp hoef ik nu dus uberhaupt niet te schakelen. Bij iets andere buitentemperatuur heb ik met die 0.2graden opwarming of afkoeling per uur voldoende aan een cyclus van 5uur aan / 5uur uit als ik genoegen neemt met 1 graad schommeling.

Echter... het wordt nog mooier..... want er is ook nog een dag/nacht cyclus.
overdag is het warmer dan snachts. En snachts interesseert het me uberhaupt niet hoe warm het is want dan lig ik in bed.
Het is snachts het koudste, dus snachts stoken "gaat de meeste afkoeling tegen".
Als ik er voor zorg dat de vloer rond 7:00 op temperatuur is hoef ik die tot 16:00 vervolgens niet/nauwelijks nog te stoken. De stooklijn controller doet dat eigenlijk al grotendeels automatisch. Met het oplopen van de buitentemperatuur neemt de "target temperatuur" van de vloer ongeveer net zo snel af als de natuurlijke afkoeling.

In mijn geval heb ik dus ook nog radiatoren in de woonkamer. De woonkamer gebruik ik overdag niet/nauwelijks (dan zit ik in de serre) maar savonds wel.
Het regime waar ik voor gekozen heb:
- Snachts stookt de vloerverwarming zodanig dat de serre rond 7:00 op temperatuur is
- Daarna wordt er 1 warmtepomp afgeschakeld.
- Smiddags wordt er indien nodig 1 warmtepomp bijgeschakeld, vanaf dan gaat OFWEL alle warmte naar de woonkamer radiatoren DANWEL alles naar de serre vloerverwarming.
- Van smiddags tot savonds schakelt de warmtepomp dus niet. Dan schalet enkel de woonkamer/serre verdeling. De woonkamer heeft een vrij normale thermostaat regeling maar in plaats van de warmtepomp UIT te zetten als er geen vraag is doet die dan wat draai-uren op de vloerverwarming in de serre.
Ik gebruik de vloerverwarming in de serre dus als "buffer"
- Snachts, als we naar bed zijn en de woonkamer verwarming niet meer nodig is blijft de warmtepomp nog net zo lang doordraaien als nodig is om de volgende ochtend om 7:00 de serre op temperatuur te hebben.

Op zich is bovenstaand regime heel goed te benaderen met goed instellen van stooklijn, graadminuten en hoog/laag-thermostaat met tijdsklok. Eigenlijk ben ik ook zo begonnen. Je komt dan een heel eind. Maar omdat je toch op temperaturen schakelt in plaats van echt "hard het aantal starts beperkt" krijg je toch gauw meer dan 1 start per dag.
Met regelmaat draaide er snachts om 3:00 een totaal overbodig geisoleerd blokje van 2 uur.
Het zal ook lastig zijn om te zorgen dat dat over de hele buitentemperatuur range goed werkt.

Mijn Algorithme
- Ik bepaal hoeveel draai-uren de woonkamer nodig heeft totaan het eind van de avond.
- Ik bepaal hoeveel draai-uren de serre over 24uur nodig heeft.
- De som is het totaal aantal benodigde draai-uren.
- Beiden worden constant opnieuw berekend, aangepast aan het actuele moment.
- Ik bepaal het aantal draai-uren dat met 1 extra warmtepomp noodzakelijk is voor totaal aantal benodigde draaiuren.
- Ik heb een "instelbare pivot tijd" die nu op 19:00 staat
- Ik schakel 1 warmtepomp bij als 2/3 van die bovenstaande tijd VOOR de pivot tijd ligt.
- Ik schakel 1 warmtepomp af als het totaal aantal benodigde draaiuren is geweest EN als het aantal draaiuren voor de volgende dag met minder dan het huidig aantal warmtepompen kan worden gedaan.

NB: In werkelijkheid zitten er nog talrijke verfijningen in: Automatsich van [0-1] warmtepomp gebruik naar [1-2] schakelen; Nette initialisatie op elk moment van de dag als de regeling uit is geweest; Setpoint compensatatie voor de vloerverwaming........ enzovoort....

Mijn architectuur
Ook voor ik hier aan begon had ik al een modulaire architectuur die bestaat uit 3 lagen (plaatje 1):
- Per vertrek een vertrek-controller die bepaalt of er warmtevraag is.
- Voor de vloerverwarming een calibratie-module die elke ochtend om 7:00 de stooklijn update middels een moving average filter. 7:00 sochtends Blijkt (heb ik gemeten) een redelijk stabiel moment te zijn om de stooklijn (verhouding buitentemperatuur, ruimtetemperatuur en vloertemperatuur) te bepalen omdat de invloed van "gebruik" en "zonlicht" dan minimaal is.
- De warmtepomp-controller die op basis van vraag aan of uit gaat en verdeling bepaalt

NB: als de stooklijn lineair zou zijn zou de calibratie constant zijn. In werkelijkheid is die niet lineair. Dan kan je kiezen: ofwel een nioet-lineair model, danwel een adaptieve oplossing. Ik heb voor het laatste gekozen.

Die architectuur is nu uitgebreid (plaatje 2)
- Calibratie module bepaalt nu middels een moving average de afkoeling per uur als er geen verwarming is.
- Calibratie module bepaalt nu middels een moving average de opwarming per uur als er wel verwarming is.
Deze calibratie wordt voor zowel woonkamer als serre gedaan.

- Woonkamer-controller bepaalt op basis van deze calibratie hoeveel draai-uren nodig zijn tot het eind van de avond. Deze bepaling wordt continu ververst en neemt dus af naarmate de dag vordert.
- Serre-controller bepaalt op basis van deze calibratie hoeveel draaiuren er in 24 uur nodig zijn. Deze calibratie wordt continu ververst en past zich dus aan op de actuele weer-situatie.

- Warmtepomp controller die op basis van de benodigd aantal uren bepaalt op welk moment er een warmtepomp bij of afgeschakeld wordt.

plaatje 1: originele architectuur
Afbeeldingslocatie: https://tweakers.net/i/VJPf9xyBqJ1Cd7gxIS4Xz_L6kIc=/800x/filters:strip_exif()/f/image/OTmOfG7EcYNV5JLfIoSpHoPy.png?f=fotoalbum_large

plaatje 2: nieuwe architectuur
Afbeeldingslocatie: https://tweakers.net/i/sWqa0JO1BV7t0FamiCLPKBhtiZY=/800x/filters:strip_exif()/f/image/Avdcp2PqNpOKtCR8pFtuEs2s.png?f=fotoalbum_large

compleet zelfbouw/zelfprogrammeer home-automation, 57 PV panelen 9000kWh/jaar, 135heatpipes 150L zonneboiler met elektrische naverwarming, 2x Vaillant water/water warmtepomp vws36/4.1 3kW, smartEVSE laadpaal, 1wire/X10/P1, jacuzzi, sauna, ioniq5 EV


Acties:
  • 0 Henk 'm!

  • Hippe Lip
  • Registratie: Februari 2011
  • Laatst online: 05:42

Hippe Lip

Er valt altijd wat te leren

@Stefannn
Mooi werk! En gefeliciteerd met dit resultaat.

Kun je bij die tabel in het begin nog een naam boven elke kolom zetten, want het is me nu niet duidelijk wat die 2e kolom zegt. Is dat het aantal draaiuren van die dag of is dat de kloktijd dat je (eenmalige) run van die dag startte of is het nog iets anders?

Ik ga dit onderwerp hier eens inbrengen in de groep van de nerds binnen de energie coaches. Benieuwd wat die ervan zeggen.

Verdraagzaamheid is het hoogste gebod
en wie dat niet eert die schoppen we rot.
<John O`Mill>


Acties:
  • +1 Henk 'm!

  • Stefannn
  • Registratie: Januari 2023
  • Nu online
Hippe Lip schreef op zondag 21 januari 2024 @ 14:09:
@Stefannn
Mooi werk! En gefeliciteerd met dit resultaat.

Kun je bij die tabel in het begin nog een naam boven elke kolom zetten, want het is me nu niet duidelijk wat die 2e kolom zegt. Is dat het aantal draaiuren van die dag of is dat de kloktijd dat je (eenmalige) run van die dag startte of is het nog iets anders?

Ik ga dit onderwerp hier eens inbrengen in de groep van de nerds binnen de energie coaches. Benieuwd wat die ervan zeggen.
gedaan.
Het was de timestamp.
Mocht iemand er daadwerkelijk wat mee willen dan kan ik de code wel delen. Nu staat er "de principe oplossing". "Echt doen" is dan nog wel flink puzzelen.
De eerste kluit werk was alle "infrastructuur": datastructuur, interfaces, logging en "actie modules".
Het fijnslijper van het algorithme was daarna nog verrassend veel werk. Dat ging uiteindelijk over slechts 5 a 10 regels code met de exacte beslis-criteria maar het heeft me een paar dagen gekost die helemaal correct te krijgen zodat het in alle mogelijke gebruiksfases goed gaat.
(en daar optimaliseer ik nog steeds details in).

NB...
Er waren uiteindelijk 2 eye-openers (principes) die dit mogelijk gemaakt hebben:
1/ Slim gebruik maken van de natuurlijke dag-cyclus. Realiseren dat de stook-lijn-target temperatuur van zonsopgang tot in de middag heel redelijk de afkoeling van de vloerverwarming volgt.
2/ Zorgen dat de vloerverwarming nog een paar draaiuren nodig heeft in de avond zodat de radiatoren naar behoeven op&af kunnen schakelen en dat de vloerverwarming de gaten opvult.

compleet zelfbouw/zelfprogrammeer home-automation, 57 PV panelen 9000kWh/jaar, 135heatpipes 150L zonneboiler met elektrische naverwarming, 2x Vaillant water/water warmtepomp vws36/4.1 3kW, smartEVSE laadpaal, 1wire/X10/P1, jacuzzi, sauna, ioniq5 EV


Acties:
  • 0 Henk 'm!

  • DJR
  • Registratie: Oktober 2022
  • Laatst online: 04-10 22:24

DJR

  • Nibe S1155
  • Volledig vloerverwarming
  • Danfoss Icon (alle groepen staan vol open, max flow)
Vraagje over vloerverwarming douche. Ik krijg ieder vertrek in huis op temperatuur (21) behalve de douche die qua oppervlakte relatief klein is ten opzichte van de overige vertrekken. In de douche blijft de temperatuur rond de 18,2 graden steken. Danfoss blijft voortdurend warmte vragen (staat dus open). De temp instelling is 20 graden.

Aanvoerleiding (BT2) beweegt tussen 27 en 31 graden. Stooklijn verschuiving +2

Heeft iemand een idee wat ik zou moeten doen? Stooklijnverschuiving nog verder verhogen?

Acties:
  • 0 Henk 'm!

  • Shakes
  • Registratie: Februari 2023
  • Laatst online: 31-07 17:57
Dank allen! Ik ga rustig lezen.

Ik woon zelf in Den Haag trouwens @robzen

Wellicht stomme vraag, kunnen de slangen niet in meerdere lagen liggen? Dus bijv (willekeurige dieptes) op 1.2, 1.8 en 2.4m diepte ? Boven elkaar. Mijn perceel oppervlakte is 580m2 maar wilde enkel onder het gazon leggen wat minder is natuurlijk.

Acties:
  • 0 Henk 'm!

  • DutchKel
  • Registratie: Mei 2002
  • Laatst online: 09:06
DJR schreef op maandag 22 januari 2024 @ 08:49:
  • Nibe S1155
  • Volledig vloerverwarming
  • Danfoss Icon (alle groepen staan vol open, max flow)
Vraagje over vloerverwarming douche. Ik krijg ieder vertrek in huis op temperatuur (21) behalve de douche die qua oppervlakte relatief klein is ten opzichte van de overige vertrekken. In de douche blijft de temperatuur rond de 18,2 graden steken. Danfoss blijft voortdurend warmte vragen (staat dus open). De temp instelling is 20 graden.

Aanvoerleiding (BT2) beweegt tussen 27 en 31 graden. Stooklijn verschuiving +2

Heeft iemand een idee wat ik zou moeten doen? Stooklijnverschuiving nog verder verhogen?
Heb je bij de douche niet toevallig handdoeken op de grond liggen? Of een badmat ofzo? Die dingen isoleren heel goed.

Don't drive faster than your guardian angel can fly.


Acties:
  • 0 Henk 'm!

  • Stefannn
  • Registratie: Januari 2023
  • Nu online
Shakes schreef op maandag 22 januari 2024 @ 09:02:
Dank allen! Ik ga rustig lezen.

Ik woon zelf in Den Haag trouwens @robzen

Wellicht stomme vraag, kunnen de slangen niet in meerdere lagen liggen? Dus bijv (willekeurige dieptes) op 1.2, 1.8 en 2.4m diepte ? Boven elkaar. Mijn perceel oppervlakte is 580m2 maar wilde enkel onder het gazon leggen wat minder is natuurlijk.
Geen idee of iemand dat al gedaan heeft,
Maar lijkt me zeker een goed idee,
met de kanttekening:
- minimaal op 1m50, daarboven wordt de invloed van oppervlakte wel erg groot.
- en 60cm tussenruimte. Zoals ik in mijn (N=1) meting geconstateerd heb is dat een mooie tussenafstand.

In mijn geval was dieper graven dan 1m50 praktisch onuitvoerbaar. Het huis dat er naast stond zou dan gaan verzakken, en ik kon het opgegraven zand niet meer kwijt. Maar ALS je tot 2m kan graven is dit zeer zeker nuttig.
In dat geval zou ik de retour van de warmtepomp naar de bovenlaag sturen en daarna naar de onderlaag. Dan heb je nog een mooi stukje tegenstroom.

compleet zelfbouw/zelfprogrammeer home-automation, 57 PV panelen 9000kWh/jaar, 135heatpipes 150L zonneboiler met elektrische naverwarming, 2x Vaillant water/water warmtepomp vws36/4.1 3kW, smartEVSE laadpaal, 1wire/X10/P1, jacuzzi, sauna, ioniq5 EV


Acties:
  • +1 Henk 'm!

  • Hippe Lip
  • Registratie: Februari 2011
  • Laatst online: 05:42

Hippe Lip

Er valt altijd wat te leren

DJR schreef op maandag 22 januari 2024 @ 08:49:
  • Nibe S1155
  • Volledig vloerverwarming
  • Danfoss Icon (alle groepen staan vol open, max flow)
Vraagje over vloerverwarming douche. Ik krijg ieder vertrek in huis op temperatuur (21) behalve de douche die qua oppervlakte relatief klein is ten opzichte van de overige vertrekken. In de douche blijft de temperatuur rond de 18,2 graden steken. Danfoss blijft voortdurend warmte vragen (staat dus open). De temp instelling is 20 graden.

Aanvoerleiding (BT2) beweegt tussen 27 en 31 graden. Stooklijn verschuiving +2

Heeft iemand een idee wat ik zou moeten doen? Stooklijnverschuiving nog verder verhogen?
@DJR
Begin eens met de motor van de klep van het badkamercircuit af te halen. Dan staat de badkamer in elk geval constant 100% open.
  • En staat er daar een raam open?
  • Heb je mechanische ventilatie die veel warmte wegtrekt?
  • Wat is de afstand tussen de lussen daar in de vloer?

Verdraagzaamheid is het hoogste gebod
en wie dat niet eert die schoppen we rot.
<John O`Mill>


Acties:
  • 0 Henk 'm!

  • Shakes
  • Registratie: Februari 2023
  • Laatst online: 31-07 17:57
Stefannn schreef op maandag 22 januari 2024 @ 10:20:
[...]

Geen idee of iemand dat al gedaan heeft,
Maar lijkt me zeker een goed idee,
met de kanttekening:
- minimaal op 1m50, daarboven wordt de invloed van oppervlakte wel erg groot.
- en 60cm tussenruimte. Zoals ik in mijn (N=1) meting geconstateerd heb is dat een mooie tussenafstand.

In mijn geval was dieper graven dan 1m50 praktisch onuitvoerbaar. Het huis dat er naast stond zou dan gaan verzakken, en ik kon het opgegraven zand niet meer kwijt. Maar ALS je tot 2m kan graven is dit zeer zeker nuttig.
In dat geval zou ik de retour van de warmtepomp naar de bovenlaag sturen en daarna naar de onderlaag. Dan heb je nog een mooi stukje tegenstroom.
Dank! N=1 is in ieder geval iets. :)

Dus jij zou zelf op 1.5 en 2.1 diepte leggen?

Acties:
  • 0 Henk 'm!

  • bjp
  • Registratie: Januari 2010
  • Laatst online: 00:11
Shakes schreef op maandag 22 januari 2024 @ 11:30:
[...]


Dank! N=1 is in ieder geval iets. :)

Dus jij zou zelf op 1.5 en 2.1 diepte leggen?
ik heb ooit een voorstel gehad voor horizontaal net, met 2 lagen omdat mijn bruikbaar deel van de tuin een beetje krap was.

Het idee was idd per sleuf, om eerst de onderste buis/grabbenkollector in te graven, en dan 'terug' te komen op de hogere laag.

Indien veel interesse kan ik proberen de offerte terug te vinden.

8.3kW Oost-West PV en 7.7kWh thuisbatterij | WP EcoForest 1-6 PRO en dWTW | Stromer ST1 & ST3


Acties:
  • 0 Henk 'm!

  • Stefannn
  • Registratie: Januari 2023
  • Nu online
Shakes schreef op maandag 22 januari 2024 @ 11:30:
[...]


Dank! N=1 is in ieder geval iets. :)

Dus jij zou zelf op 1.5 en 2.1 diepte leggen?
Yep. Het lijkt me eerlijk gezegd zelfs een heel goed idee.
Horizontale tussenafstand ook 60cm.
En lees dus vooral deze post met ervaringen/metingen over afgelopen winter

compleet zelfbouw/zelfprogrammeer home-automation, 57 PV panelen 9000kWh/jaar, 135heatpipes 150L zonneboiler met elektrische naverwarming, 2x Vaillant water/water warmtepomp vws36/4.1 3kW, smartEVSE laadpaal, 1wire/X10/P1, jacuzzi, sauna, ioniq5 EV


Acties:
  • +1 Henk 'm!

  • DJR
  • Registratie: Oktober 2022
  • Laatst online: 04-10 22:24

DJR

Hippe Lip schreef op maandag 22 januari 2024 @ 10:58:
[...]

@DJR
Begin eens met de motor van de klep van het badkamercircuit af te halen. Dan staat de badkamer in elk geval constant 100% open.
  • En staat er daar een raam open?
  • Heb je mechanische ventilatie die veel warmte wegtrekt?
  • Wat is de afstand tussen de lussen daar in de vloer?
Over die mechanische ventilatie, daar zou je een punt kunnen hebben. Over de lussen in de vloer moet ik de technische beschrijving erbij pakken, zal ik vanavond doen. Dank.

Acties:
  • 0 Henk 'm!

  • prettig
  • Registratie: December 2017
  • Laatst online: 21-12-2024
DJR schreef op maandag 22 januari 2024 @ 08:49:
  • Nibe S1155
  • Volledig vloerverwarming
  • Danfoss Icon (alle groepen staan vol open, max flow)
Vraagje over vloerverwarming douche. Ik krijg ieder vertrek in huis op temperatuur (21) behalve de douche die qua oppervlakte relatief klein is ten opzichte van de overige vertrekken. In de douche blijft de temperatuur rond de 18,2 graden steken. Danfoss blijft voortdurend warmte vragen (staat dus open). De temp instelling is 20 graden.

Aanvoerleiding (BT2) beweegt tussen 27 en 31 graden. Stooklijn verschuiving +2

Heeft iemand een idee wat ik zou moeten doen? Stooklijnverschuiving nog verder verhogen?
Ik heb een actieve radiator (fan's) opgehangen (veel te groot gedimensioneerd, had de plek) en badkamer op 26 graden gezet, na tijdje is alles warm ......ook de vloer.

Acties:
  • 0 Henk 'm!

  • Shakes
  • Registratie: Februari 2023
  • Laatst online: 31-07 17:57
bjp schreef op maandag 22 januari 2024 @ 11:43:
[...]


ik heb ooit een voorstel gehad voor horizontaal net, met 2 lagen omdat mijn bruikbaar deel van de tuin een beetje krap was.

Het idee was idd per sleuf, om eerst de onderste buis/grabbenkollector in te graven, en dan 'terug' te komen op de hogere laag.

Indien veel interesse kan ik proberen de offerte terug te vinden.
Stomme vraag: Wat is een grabbenkollector?

Dus voorstel destijds was dus iedere slang op zichzelf terug te laten komen op de hogere laag? Dus bij slang van 100m, simpel voorbeeld, 50m op de diepe laag en 50m op de ondiepe laag?

Acties:
  • 0 Henk 'm!

  • bjp
  • Registratie: Januari 2010
  • Laatst online: 00:11
blijkbaar is het een Duits woord, en moet je zoeken op Grabenkollektor :)

zeg maar een deels afgerolde buis in een gracht ingraven :)

zie hier https://duckduckgo.com/?q...ages&iax=images&ia=images

[ Voor 32% gewijzigd door bjp op 22-01-2024 16:47 ]

8.3kW Oost-West PV en 7.7kWh thuisbatterij | WP EcoForest 1-6 PRO en dWTW | Stromer ST1 & ST3


Acties:
  • 0 Henk 'm!

  • Stefannn
  • Registratie: Januari 2023
  • Nu online
Shakes schreef op maandag 22 januari 2024 @ 16:37:
[...]


Stomme vraag: Wat is een grabbenkollector?

Dus voorstel destijds was dus iedere slang op zichzelf terug te laten komen op de hogere laag? Dus bij slang van 100m, simpel voorbeeld, 50m op de diepe laag en 50m op de ondiepe laag?
50m die en 50m ondiep zal wel lukken ja.

Het is dus Duits: grabenkollektor (collector voor op een kerkhof lijkt me ;) )

Ik heb voor de grap eens wat gegoogled.
Enorme fun plaatjes moet ik zeggen!

Ze bevestigen allemaal wat ik en anderen al eerder zeiden: “je moet genoeg lengte meters per vierkante meter hebben. Ik heb 1m per vierkante meter. Dat moet minimaal 2m per vierkante meter zijn, en met de verdiepingen dus 4m per vierkante meter.

Afbeeldingslocatie: https://tweakers.net/i/06COStpj_Q_Sfcc1SioX_RP7kEE=/800x/filters:strip_icc():strip_exif()/f/image/k60eqbnNsFDKuLNTqU9RJmPb.jpg?f=fotoalbum_large

Afbeeldingslocatie: https://tweakers.net/i/PbZpkVhHIhkjVgVqHshaYfWM3jY=/800x/filters:strip_icc():strip_exif()/f/image/S9UsT4e8axPww5NMlRwWTI9F.jpg?f=fotoalbum_large

Afbeeldingslocatie: https://tweakers.net/i/0ECUFg9CfoOo0GWqK1kQdka9h5Y=/x800/filters:strip_icc():strip_exif()/f/image/nxdam5s8jbOAUYJRWCVFWWuP.jpg?f=fotoalbum_large

compleet zelfbouw/zelfprogrammeer home-automation, 57 PV panelen 9000kWh/jaar, 135heatpipes 150L zonneboiler met elektrische naverwarming, 2x Vaillant water/water warmtepomp vws36/4.1 3kW, smartEVSE laadpaal, 1wire/X10/P1, jacuzzi, sauna, ioniq5 EV


Acties:
  • 0 Henk 'm!

  • Shakes
  • Registratie: Februari 2023
  • Laatst online: 31-07 17:57
Dank beide! Niet aan onze Duitse vrienden gedacht. Interessant!

Acties:
  • +1 Henk 'm!

  • Baritee
  • Registratie: Juni 2003
  • Laatst online: 02-10 23:18
Shakes schreef op maandag 22 januari 2024 @ 09:02:
kunnen de slangen niet in meerdere lagen liggen? Dus bijv (willekeurige dieptes) op 1.2, 1.8 en 2.4m diepte ? Boven elkaar. Mijn perceel oppervlakte is 580m2 maar wilde enkel onder het gazon leggen wat minder is natuurlijk.
Ik vrees dat je daar niet veel winst uit zal halen. In een horizontaal captatienet gaat de warmteflux verticaal. Die slangen boven elkaar zetten zijn in directe competitie om dezelfde warmte te ontrekken. Een beetje zoals windmolens die achter elkaar staan in de wind.

Acties:
  • +1 Henk 'm!

  • Stefannn
  • Registratie: Januari 2023
  • Nu online
Baritee schreef op maandag 22 januari 2024 @ 22:33:
[...]


Ik vrees dat je daar niet veel winst uit zal halen. In een horizontaal captatienet gaat de warmteflux verticaal. Die slangen boven elkaar zetten zijn in directe competitie om dezelfde warmte te ontrekken. Een beetje zoals windmolens die achter elkaar staan in de wind.
Mhh… je hebt een punt.
Tegelijk heb ik bij mij in ieder geval gemeten dat op 60cm van de tyleen buis niet zoveel temperatuurval meer is. Maar klopt… dat was op horizontale afstand en dus met verticale warmtestroom.
Het blijft sowieso een balans.
De verticale warmtestroom met bijbehorende warmtegeleiding van de grond bepaalt de temperatuurval van de grond zelf. Slang-oppervlak (dus lengte x diameter x pi) bepaalt de temperatuurval van de “aankoppeling”.

Je doorrijgt wel een groter volume. Het lijkt me dat je daardoor wel beter in staat bent kort vorst periodes op te vangen. Ik zou het als ik het opnieuw zou doen denk ik wel doen maar inderdaad maar beperkt profijt van verwachten.

[ Voor 11% gewijzigd door Stefannn op 23-01-2024 07:46 ]

compleet zelfbouw/zelfprogrammeer home-automation, 57 PV panelen 9000kWh/jaar, 135heatpipes 150L zonneboiler met elektrische naverwarming, 2x Vaillant water/water warmtepomp vws36/4.1 3kW, smartEVSE laadpaal, 1wire/X10/P1, jacuzzi, sauna, ioniq5 EV


Acties:
  • 0 Henk 'm!

  • ChrisM
  • Registratie: Juni 2004
  • Laatst online: 03-10 14:46
decramy schreef op vrijdag 19 januari 2024 @ 09:27:
[...]

Is dat niet heel simpel zelf in je hoofd te doen?

Bij buiten 20 graden heb je geen verwarming nodig, dus dan is buffertemperatuur ook 20. Je startpunt.
Met een stooklijn "1", zal voor iedere graad buiten onder die 20 graden de buffertemperatuur ook met 1 ophogen: 19 buiten -> 21 buffer. 10 buiten -> 30 buffer. 0 buiten -> 40 buffer.

Ik heb de stooklijn op 0.6 staan: 0 graden buiten -> 20 (startpunt) + 20*0.6 (stooklijn) = 32 graden buffer.
De stooklijn van Alpha Innotec gaat niet recht, maar met een curve. Zie dit filmpje: YouTube: alpha innotec service: How to set the heating curve on an alpha inno...

Acties:
  • +1 Henk 'm!

  • Gwaihir
  • Registratie: December 2002
  • Niet online
DJR schreef op maandag 22 januari 2024 @ 08:49:
Ik krijg ieder vertrek in huis op temperatuur (21) behalve de douche die qua oppervlakte relatief klein is ten opzichte van de overige vertrekken. In de douche blijft de temperatuur rond de 18,2 graden steken. Danfoss blijft voortdurend warmte vragen (staat dus open). De temp instelling is 20 graden.[..]

Heeft iemand een idee wat ik zou moeten doen? Stooklijnverschuiving nog verder verhogen?
Tja, een vertrek moet uiteindelijk de bottleneck zijn. En de douche heeft nu eenmaal een klein oppervlak aan VVW, een hoge gewenste temperatuur, én afzuiging (waar toch koelere lucht weer voor binnengezogen wordt).

Dat kan dus bepalend zijn voor je stooklijn.

En / of: is er een mooie plek voor zo'n radiator waarop je de handdoeken kunt hangen? Ik zie 'm hier, gewoon bij 'WP temperaturen' flink bijdragen :).

Acties:
  • 0 Henk 'm!

  • prettig
  • Registratie: December 2017
  • Laatst online: 21-12-2024
ChrisM schreef op dinsdag 23 januari 2024 @ 08:58:
[...]

De stooklijn van Alpha Innotec gaat niet recht, maar met een curve. Zie dit filmpje: YouTube: alpha innotec service: How to set the heating curve on an alpha inno...
Klopt, let er wel op dat de buitensensor goed vrij hangt voor de juiste buitentemperatuur.

Hier wijkt die overigens standaard af van de juiste temperatuur (vaak 1,5-2 graden).
Meer mensen dit ?

En wat ik mis: wind (gevoelstemperatuur). Zodra het flink waait kan ik de stooklijn aanpassen, nog niet echt een oplossing voor gevonden.

Acties:
  • 0 Henk 'm!

  • bjp
  • Registratie: Januari 2010
  • Laatst online: 00:11
prettig schreef op dinsdag 23 januari 2024 @ 12:36:
[...]


Klopt, let er wel op dat de buitensensor goed vrij hangt voor de juiste buitentemperatuur.

Hier wijkt die overigens standaard af van de juiste temperatuur (vaak 1,5-2 graden).
Meer mensen dit ?

En wat ik mis: wind (gevoelstemperatuur). Zodra het flink waait kan ik de stooklijn aanpassen, nog niet echt een oplossing voor gevonden.
er zijn genoeg 'integraties' in Home Assistant welke deze gevoelstemperatuur kan teruggeven, of zelf de wind weergeeft.

Maar idd, je moet zelf wat zitten knoeien, spijtig genoeg.

8.3kW Oost-West PV en 7.7kWh thuisbatterij | WP EcoForest 1-6 PRO en dWTW | Stromer ST1 & ST3


Acties:
  • +1 Henk 'm!

  • deejeebv
  • Registratie: Juni 2008
  • Laatst online: 10:21
prettig schreef op dinsdag 23 januari 2024 @ 12:36:
[...]


Klopt, let er wel op dat de buitensensor goed vrij hangt voor de juiste buitentemperatuur.

Hier wijkt die overigens standaard af van de juiste temperatuur (vaak 1,5-2 graden).
Meer mensen dit ?

En wat ik mis: wind (gevoelstemperatuur). Zodra het flink waait kan ik de stooklijn aanpassen, nog niet echt een oplossing voor gevonden.
Zorg dat je huis goed luchtdicht is, dan heeft de wind geen invloed op de temperatuur binnen. Of het moet tussen de oren zitten dat je je onbehaaglijker voelt bij veel windgeluid.

Acties:
  • +1 Henk 'm!

  • prettig
  • Registratie: December 2017
  • Laatst online: 21-12-2024
deejeebv schreef op dinsdag 23 januari 2024 @ 13:12:
[...]

Zorg dat je huis goed luchtdicht is, dan heeft de wind geen invloed op de temperatuur binnen. Of het moet tussen de oren zitten dat je je onbehaaglijker voelt bij veel windgeluid.
Leuke conclusie, maar is niet zo. Zie het aan de data (log ook de gevoelstemperatuur en de windrichting, doe er alleen "nog" geen aansturing mee.....).

Simpel voorbeeld: Zet een thermoskan buiten in de volle wind en eentje in de volle zon...... wat denk je welke sneller koud is ?

[ Voor 4% gewijzigd door prettig op 23-01-2024 13:28 ]


Acties:
  • 0 Henk 'm!

  • HE1
  • Registratie: Augustus 2008
  • Laatst online: 04-10 12:06

HE1

EDIT: verwijderd...had het in het L/W warmtepomp topic willen posten.

[ Voor 93% gewijzigd door HE1 op 23-01-2024 17:17 ]


Acties:
  • 0 Henk 'm!

  • deejeebv
  • Registratie: Juni 2008
  • Laatst online: 10:21
prettig schreef op dinsdag 23 januari 2024 @ 13:18:
[...]


Leuke conclusie, maar is niet zo. Zie het aan de data (log ook de gevoelstemperatuur en de windrichting, doe er alleen "nog" geen aansturing mee.....).

Simpel voorbeeld: Zet een thermoskan buiten in de volle wind en eentje in de volle zon...... wat denk je welke sneller koud is ?
Zon heeft uiteraard wel invloed,maar ik merk geen invloed van de windsnelheid en richting op het warmteverlies in huis, maar ik moet toegeven dat ik daar geen onderbouwde cijfers van heb.

Acties:
  • 0 Henk 'm!

  • big bang
  • Registratie: November 2012
  • Laatst online: 11:21
HE1 schreef op dinsdag 23 januari 2024 @ 14:48:
Ik zit na te denken over een hybride warmtepomp, gezien mijn huidige nefit cv-ketel alweer 26jr oud is, en je vanaf 2026 geloof ik ? sowieso een hybride moet als je cv-ketel het leven laat.

- vrijstaand huis 3 verdiepingen, slaapkamers op de 1e, 2e verdieping is zolder met vaste trap.
- bj 1997, originele cv ketel nog, nefit HR ecomline
- woonkamer/keuken is open, samen 58m2
- verwarmen veruit het meest in de woonkamer, heeft 3x radiator t22, eenmaal een t33.
- overdag heb ik de radiator op de kleinste slaapkamer aan op de 1e, omdat het nu mijn kantoortje is. Deze is 6m2. De overige 3 slaapkamers verwarm ik niet, gezien de kinderen het huis uit zijn.
- verder verwarm ik eigenlijk niets in huis, gezien ik alleenstaand ben, eigenlijk zelfs de badkamer ook nooit meer.
Waarom hybride? Een huis uit 1997 kan over het algemeen prima full-electric, eventueel na wat aanvullende maatregelen. Heb je al eens geprobeerd de temperatuur van je cv te verlagen?
- koken en tapwater alleen op gas. Maanden dat ik niet verwarm is dit samen ongeveer 10-12m3 gas per maand.
Waarom wil je dat alleen op gas?
- heb sinds pas een lucht-lucht warmtepomp in de woonkamer voor airco, single-split 5kw, die kan ook prima verwarmen maar vindt ik ivm het geluid minder comfortabel.

Verbruik de afgelopen jaren is :
- 1300m3 gas.
- 2300kwh stroom.

Is er op basis hiervan globaal een verwacht verbruik te maken bij een hybride warmtepomp voor zowel gas als stroom?
Zoek op koevlaas formule voor je warmtepomp vermogen.
MIjn cv installateur werkt met Atag zowel cv als de warmtepomp,
Die maken, afaik, alleen L/W warmtepompen. Als je die wilt gebruiken moet je bij de buren zijn.

It's time to play the music, it's time to light the lights


Acties:
  • 0 Henk 'm!

  • bjp
  • Registratie: Januari 2010
  • Laatst online: 00:11
wil je gasloos gaan, het valt te doen met een L/W WP. 1300m3 is nog niet zoveel gas. Vermoedelijk is je verbruik laag genoeg.

Op dit topic bespreken we W/W WP (dus grond of water bron). Heb je plaats voor een bron, of toegang tot een gracht/meer?

wil je helemaal gasloos gaan, moet je dan ook je warmwater en koken vervangen...

naar afgifte toe, welke temperatuur gebruik je in je huidige radiatoren?

voor een WP, moet je zo laag mogelijk gaan in temperatuur.

[ Voor 31% gewijzigd door bjp op 23-01-2024 15:50 ]

8.3kW Oost-West PV en 7.7kWh thuisbatterij | WP EcoForest 1-6 PRO en dWTW | Stromer ST1 & ST3


Acties:
  • +1 Henk 'm!

  • HE1
  • Registratie: Augustus 2008
  • Laatst online: 04-10 12:06

HE1

big bang schreef op dinsdag 23 januari 2024 @ 15:21:
[...]


Die maken, afaik, alleen L/W warmtepompen. Als je die wilt gebruiken moet je bij de buren zijn.
Ik had dit ook willen posten in het L/W warmtepomp forum....excuses daarvoor en sry voor de overlast _/-\o_

Acties:
  • 0 Henk 'm!

  • HE1
  • Registratie: Augustus 2008
  • Laatst online: 04-10 12:06

HE1

big bang schreef op dinsdag 23 januari 2024 @ 15:21:
[...]


Zoek op koevlaas formule voor je warmtepomp vermogen.
De koevlaas formule levert je toch het vermogen/capaciteit op , niet het verwachte verbruik m3,kwh per jaar?

En als leek met gezond verstand heb ik bedenkingen bij de koevlaas formule, gezien je capaciteit/vermogen nmi juist moet baseren op bepaalde koude dagen of je het dan wel warm krijgt, niet op een jaar-gemiddelde want dat zegt toch weinig over de capaciteit die je nodig hebt in pak hem beet 95% van de dagen?

[ Voor 34% gewijzigd door HE1 op 23-01-2024 18:00 ]


Acties:
  • 0 Henk 'm!

  • big bang
  • Registratie: November 2012
  • Laatst online: 11:21
HE1 schreef op dinsdag 23 januari 2024 @ 17:24:
[...]

De koevlaas formule levert je toch het vermogen/capaciteit op , niet het verwachte verbruik m3,kwh per jaar?
Klopt, maar aan de hand van je vermogen kun je de WP selecteren en vervolgens je verbruik. Dit kun je zelf doen met de scop maar er zijn vast ook online tools voor.

It's time to play the music, it's time to light the lights


Acties:
  • 0 Henk 'm!

  • Hippe Lip
  • Registratie: Februari 2011
  • Laatst online: 05:42

Hippe Lip

Er valt altijd wat te leren

HE1 schreef op dinsdag 23 januari 2024 @ 17:24:
[...]

De koevlaas formule levert je toch het vermogen/capaciteit op , niet het verwachte verbruik m3,kwh per jaar?

En als leek met gezond verstand heb ik bedenkingen bij de koevlaas formule, gezien je capaciteit/vermogen nmi juist moet baseren op bepaalde koude dagen of je het dan wel warm krijgt, niet op een jaar-gemiddelde want dat zegt toch weinig over de capaciteit die je nodig hebt in pak hem beet 95% van de dagen?
@HE1 Dat wordt dan een wedstrijdje van (jouw) gezond verstand tegen de dagelijkse praktijkervaring van iemand die er heel veel mee werkt… 8)

Verdraagzaamheid is het hoogste gebod
en wie dat niet eert die schoppen we rot.
<John O`Mill>


Acties:
  • 0 Henk 'm!

  • Shakes
  • Registratie: Februari 2023
  • Laatst online: 31-07 17:57
Baritee schreef op maandag 22 januari 2024 @ 22:33:
[...]


Ik vrees dat je daar niet veel winst uit zal halen. In een horizontaal captatienet gaat de warmteflux verticaal. Die slangen boven elkaar zetten zijn in directe competitie om dezelfde warmte te ontrekken. Een beetje zoals windmolens die achter elkaar staan in de wind.
Goed punt... daar niet aan gedacht.

Ergens informatie te vinden wat impact is, mate van warmte ontrekking, van captatie net? Dit is groter op 10 cm dan op 50cm en 1m. Goede voorbeeld van je windmolen: er is een afstand dat impact te verwaarlozen is. Er moet een verloop in zitten.

Acties:
  • 0 Henk 'm!

  • HE1
  • Registratie: Augustus 2008
  • Laatst online: 04-10 12:06

HE1

Hippe Lip schreef op dinsdag 23 januari 2024 @ 18:45:
[...]

@HE1 Dat wordt dan een wedstrijdje van (jouw) gezond verstand tegen de dagelijkse praktijkervaring van iemand die er heel veel mee werkt… 8)
ja leuk :) probeer mijn argument dan eens te weerleggen op basis van die dagelijkse praktijkervaring?

Namelijk dat capaciteit gedimensioneerd moet zijn voor "moeilijke momenten lees koude dagen" om het dan warm te kunnen houden, en niet voor het totale jaarverbruik want nmi inziens (gezond verstand) zegt jaarverbruik niet zoveel over de maximaal benodigde capaciteit van je installatie om het op de koudste dagen warm te houden.

heel simpel wat mij betreft: koevlaas formule geef je een jaarverbruik en er komt een maximale capaciteit uit. Zijn appels met peren toch?

Voor ik een "vangaaltje" ga doen, kunnen jullie mij dit toch wel onderbouwd uitleggen?

Ben echt benieuwd naar je rationele onderbouwing op basis van je praktijkervaring.

[ Voor 13% gewijzigd door HE1 op 23-01-2024 21:54 ]


Acties:
  • 0 Henk 'm!

  • big bang
  • Registratie: November 2012
  • Laatst online: 11:21
@HE1 ik verwacht een sterke correlatie tussen het gas verbruik en de warmte verliezen van een woning. Die warmteverliezen bepalen ook hoe veel vermogen je wp nodig heeft op de koudste dagen.

Daarnaast is het gas verbruik vaak een van de weinige “harde cijfers” uit het verleden die beschikbaar zijn.

It's time to play the music, it's time to light the lights


Acties:
  • 0 Henk 'm!

  • HE1
  • Registratie: Augustus 2008
  • Laatst online: 04-10 12:06

HE1

big bang schreef op dinsdag 23 januari 2024 @ 22:12:
@HE1 ik verwacht een sterke correlatie tussen het gas verbruik en de warmte verliezen van een woning. Die warmteverliezen bepalen ook hoe veel vermogen je wp nodig heeft op de koudste dagen.

Daarnaast is het gas verbruik vaak een van de weinige “harde cijfers” uit het verleden die beschikbaar zijn.
Correlatie tussen gas verbruik en warmte verliezen van een woning zal niemand verbazen toch? inkoppertje (gezond verstand). Dankjewel.

De warmteverliezen op de koudste dagen zullen idd bepalen welke vermogen je nodig hebt (gezond verstand).
Naast koevlaas zijn er ook formules om capaciteit te bepalen op basis van "koude dagen" , lijkt me beter dan op basis van jaarverbruik? (gezond boeren verstand).

Je geeft aan dat het gas verbruik in het verleden vaak niet beschikbaar is, begrijp ik helemaal niets van, nagenoeg iedereen kan toch zijn gasverbruik ophalen van de laatste jaren???

[ Voor 7% gewijzigd door HE1 op 23-01-2024 22:29 ]


Acties:
  • 0 Henk 'm!

  • ZatarraNL
  • Registratie: Mei 2015
  • Laatst online: 04-10 18:30
Die Koevlaas formule is wel heel kort door de bocht. Leuk voor wat indicatieve getallen, maar niet voldoende om echte keuzes te maken. Maar dat zeg ik dan ook maar alleen als iemand die er elke dag met deze vraagstukken werkt.

Vermogen wat je nodig hebt bestaat uit grofweg 5 onderdelen die je bij elkaar optelt. Een simpele transmissieberekening is dan ook:

Transmissie
Som van alle A * U * deltaT
A is oppervlakte
U is isolatie (of ook wel 1/R)
DeltaT is temp verschil binnen/buiten, dus ca 30

Ventilatie
M3/h * 1200 * DeltaT * Moet ik even nakijken. Volgt.

Infiltratie
Qv;10 * 3,6 * idem als boven

Beetje voor opwarmen (niet teveel als je de thermostaat niet verlaagd)

Beetje marge voor het geval dat.

En dan weet je nog niets over de besparing en terugverdientijd en, etc. Precies hiervoor hebben wij zelf software geschreven, maar dat is meer voor andere de professionals die er dagelijks mee werken.

Acties:
  • +5 Henk 'm!

  • prettig
  • Registratie: December 2017
  • Laatst online: 21-12-2024
Koevlaas geeft 18Kw, ik draai met 9Kw WP. Leuke benadering, maar als ik die toepas had ik een veel te grote, duurdere en onzuinigere pomp gehad. En een grotere bron. Nu moest ik 2 weken beetje bijverwarmen (vorst), vorig jaar niks bijverwarmd. Ben over het hele jaar veel goedkoper uit dan een 18Kw pomp (en stuk lagere investering).

Overigens was de warmteverliesberekning ongeveer 10Kw (veel nauwkeuriger) en ik kan nog wat winst behalen door wat extra isolatie (voordeur), nog betere afgifte (radiatoren boven). Ook nog standaard mechanische ventilatie (4 punten), scheelt ook ruim 1 kw.

Kortom, formule zit er ver naast in mijn geval. Man zal best ervaring hebben, maar heb ik niks aan. Heb hier 2 gerenormeerde bureaus gehad die het huis niet geschikt vonden voor een WP (want vloerverwarming als bijverwarming, maar 6 groepen, niet overal en alleen begane grond).

Dus het zelf gaan uitzoeken en ontworpen. Bergen experts die denken het te weten, weinigen die het echt weten. Is gewoon een cowboy-markt, zelf uitzoeken loont. Zie hier zat voorbeelden van mensen die dat ook gedaan hebben (bv. bodemcollectoren.....in NL snappen dat weinigen, bij de oosterburen is dat al decenia een gangbare oplossing).

Acties:
  • 0 Henk 'm!

  • Hippe Lip
  • Registratie: Februari 2011
  • Laatst online: 05:42

Hippe Lip

Er valt altijd wat te leren

Misschien dat @koevlaas2 hier nog rondhangt? Dan kan hij het zelf uitleggen. Niemand die dat beter kan dan hij zelluf… :D

Verdraagzaamheid is het hoogste gebod
en wie dat niet eert die schoppen we rot.
<John O`Mill>


Acties:
  • 0 Henk 'm!

  • big bang
  • Registratie: November 2012
  • Laatst online: 11:21
HE1 schreef op dinsdag 23 januari 2024 @ 22:23:
[...]

Je geeft aan dat het gas verbruik in het verleden vaak niet beschikbaar is, begrijp ik helemaal niets van, nagenoeg iedereen kan toch zijn gasverbruik ophalen van de laatste jaren???
Beter lezen ;)

It's time to play the music, it's time to light the lights


Acties:
  • 0 Henk 'm!

  • bjp
  • Registratie: Januari 2010
  • Laatst online: 00:11
ja je kan met de Koevlaas formule een richtgetal hebben. Maar idd, dat is niet super accuraat.

In theorie moet je ook compenseren voor zachte/harde winters (op basis van bijvoorbeeld graaddagen).

Ik heb ook een eigen warmteverliesberekening gedaan, op basis van vorig EPC document + alle upgrades van isolatie (dak/glas/spouw/plafond kelder). Hopje werk, maar valt nog te doen. Ik ken er niet genoeg van, maar je kan ook de EPC-software downloaden en zelf mee aan de slag. Hiermee kan je berekenen welk vermogen je nodig hebt voor verschillende buitentemperaturen (wil je tot -5, -10 of -20 gemiddeld per dag gaan?).

Ik heb daarnaast ook een warmteafgifteberekening gedaan, om te weten welke temperatuur ik mijn radiatoren *zou* moeten insturen. Idealiter doe je dat per ruimte (nog meer rekenwerk).

Hoe dan ook, de realiteit ligt vrij dicht bij deze 2 laatste berekeningen. Ik wist hierdoor ook dat mijn afgiftesysteem een beperkende factor kon zijn voor rendement.

Ik vertrouw dus eerder in deze 2 laatste berekeningen, maar ze vereisen wel veel meer informatie, welke soms niet beschikbaar is. Materialen, maar ook afmetingen, ...


Ventilatie is ook nog een ding.


Daarnaast, is je piek dag of weekverbruik van gas een betere meting, of zelf verbruik per maand. Per jaar zegt niet zoveel hoe de spreiding zit (zeker als je SWW ook ermee maakt). Maar zelf hiermee, moet je nog rekening houden met rendement van je huidige ketel (welke dan ook beïnvloed wordt door de temperatuur in je CV-installatie).

8.3kW Oost-West PV en 7.7kWh thuisbatterij | WP EcoForest 1-6 PRO en dWTW | Stromer ST1 & ST3


Acties:
  • 0 Henk 'm!

  • HE1
  • Registratie: Augustus 2008
  • Laatst online: 04-10 12:06

HE1

ja sry, blijft lastig _/-\o_

Acties:
  • 0 Henk 'm!

  • Stefannn
  • Registratie: Januari 2023
  • Nu online
My 2cts…
Als het even kan gasgebruik per dag gebruiken. 2de en 3de week van januari waren perfect.
Wellicht heb je nog iets van een monitoring.
Bij dat soort koude periodes gewoon 2 weken dagelijks de meter aflezen gaat ook prima maar dat is nu te laat.

Vervolgens zou ik persoonlijk gasverbruik x10 doen en dat dan over 24 uur verdelen. Dan weet je het vermogen dat je warmtepomp gehad had moeten hebben op die dagen.
Efficiency is wel afhankelijk van bron temperatuur en verwarming temperatuur dus het is nietvsuper nauwkeurig.
Nb, na installatie van mijn warmtepomp bleek die 30% zuiniger dan dat ik op deze manier berekend had. Waarschijnlijk door efficiëntere verwarming. Minder leiding en schakel verliezen.

Als je die data niet hebt:
- Neem je jaar gas gebruik
- Haal bij knmi historische data de graaddagen op van een jaar.
- deel jaargasgebruik door som van alle graaddagen

En vermenigvuldig dat met het aantal graaddagen van de koudste dag. Dat is je worst case gasgebruik.

compleet zelfbouw/zelfprogrammeer home-automation, 57 PV panelen 9000kWh/jaar, 135heatpipes 150L zonneboiler met elektrische naverwarming, 2x Vaillant water/water warmtepomp vws36/4.1 3kW, smartEVSE laadpaal, 1wire/X10/P1, jacuzzi, sauna, ioniq5 EV


Acties:
  • 0 Henk 'm!

  • Emmie111
  • Registratie: December 2017
  • Laatst online: 18-08 08:46
Wellicht beschikbare monitoring zonder dat je het weet: bij mijn energieleverancier kan ik een export krijgen op uurbasis van energieverbruiken.
Pagina: 1 ... 89 ... 113 Laatste