Als welkome toevoeging op het uitlezen van de watermeter, heb ik voor mijn Elster V200 een steuntje ontworpen + 3D geprint die mijn proximity sensor mooi vasthoudt. Hiermee is aankloten met steuntjes verleden tijd!

Ik heb er nu een (professionele) Sick inductieve sensor erin zitten, maar de 'goedkopere' Ebay sensoren zouden ook moeten passen/werken.
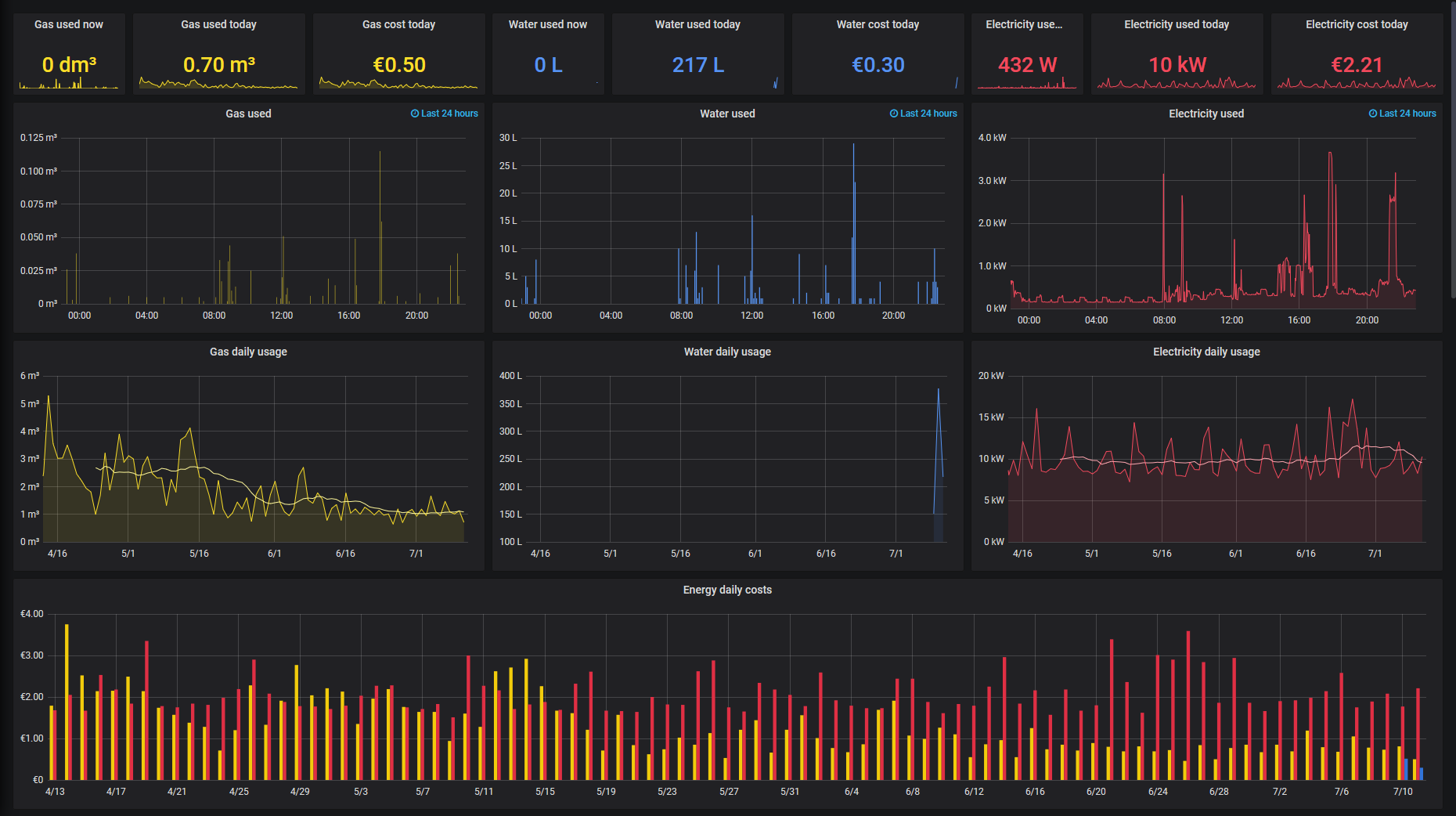
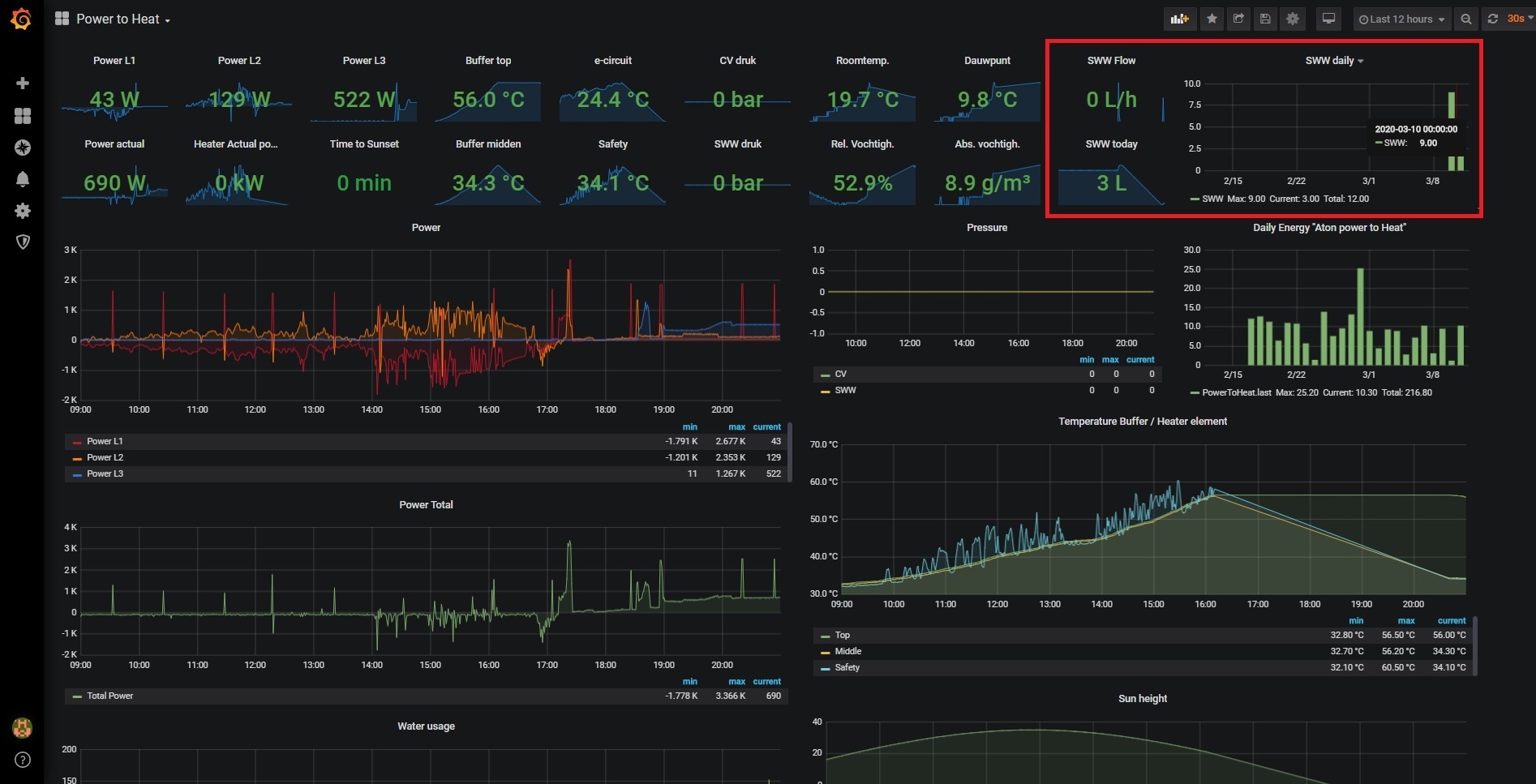
Voor zover ik heb kunnen controleren, is de nauwkeurigheid van mijn meting (PLC) 100%.
Zal de 3d bestanden op Thingiverse uploaden en daarna een linkje hierbij posten!
Ik heb er nu een (professionele) Sick inductieve sensor erin zitten, maar de 'goedkopere' Ebay sensoren zouden ook moeten passen/werken.
Voor zover ik heb kunnen controleren, is de nauwkeurigheid van mijn meting (PLC) 100%.
Zal de 3d bestanden op Thingiverse uploaden en daarna een linkje hierbij posten!
[ Voor 6% gewijzigd door Sandolution op 29-10-2019 09:16 ]











/f/image/ZlF0o4dZ42yDKpGOsuazXahN.jpg?f=fotoalbum_large)
:strip_exif()/f/image/dyCHZmdmXBJjfe4GpwyriFjU.jpg?f=fotoalbum_large)
/f/image/DfXWt6om1zBneX1LAfFff91m.png?f=fotoalbum_large)
:strip_exif()/f/image/nn77JYaZBLGWfYIH0WbKtTVw.jpg?f=fotoalbum_large)
:strip_exif()/f/image/eIded5ayAJlY3HMxdX3d7ueb.jpg?f=fotoalbum_large)
:no_upscale():strip_icc():fill(white):strip_exif()/f/image/GIRlagmFEDhMe9b3iYtu3laQ.jpg?f=user_large)