Noord-Oost-Zuid-West 11640Wp Totaal Live, Netduino advanced pv logging
Nog verdere details met alle omzettingsverliezen per beweging etc. heb ik ook maar dan moet ik de bestanden al gaan benoemen en downloaden. Zie ook niet in wat een derde aan die info heeft.
In de praktijk komt het er alleen op neer wat je opwekt, afneemt, verbruikt en welke afrekening dat dit geeft.
In mijn vorige reactie in dit topic heb ik de details over de woning en de gebruikers al gegeven. Dat is dus geen geheim. (cfr. p 223 dd 16/3/22 - 12:54 uur)
Wat een WP doet hangt gewoon af van de omvang van je huis, de verwarmde ruimten en vooral de behoeften van de bewoners. Maart was hier een overwegens zonnige maand. De woning kon door de dag gewoon opgewarmd worden door de zon. De L/L WP diende, op een uitzondering na, alleen een paar uur 's morgens bij te warmen (wegens thuiswerk vanaf 06:00 uur dus voor zonsopgang) en af en toe een enkel uurtje 's avonds. Ik kan je ook alle details per etmaal bezorgen als je dat wenst maar ik denk niet dat dit de bedoeling is.
Dat is een behoorlijke hoeveelheid batterijen als je dat in een maand kunt toevoegen
PV Output; SolarEdge SE10K; 19x350Wp Oost; 19x350Wp West; Totaal 13.300Wp.
Situatie
Hoekwoning EPC 0.4Stadsverwarming (alleen SWW en back-up verwarming, verwarming NIET gebruikt)
Verwarming primair met L/L WP
3.5kW L/L WP BGG
3.5kW L/L WP Zolder
10kWp PV
Douche WTW
2x EV
Maart 2022
Totaal verbruikt: 945kWhTotaal opgewekt: 1100kWh
Verbruik SWW: 0.64Gj
Specifiek
Verbruik laadpaal: 618kWh
Verbruik L/L WP: 59kWh
Zonnestroom direct verbruikt 38%
Zonnestroom vs verbruik 116%
2022
Zonnestroom direct verbruikt 44%Zonnestroom vs verbruik 67%
[ Voor 53% gewijzigd door revolution-nl op 03-04-2022 08:58 ]
Vroemt met EV | 10.000WP | 14kWh Thuisaccu | 2x MHI SRK/SRC 35 ZS | LG-WH27s Boiler
Zoals jij telt werkt het uiteraard niet. Of je zou een gesloten systeem met een RTE van 100% kunnen in bedrijf brengen.Roeloffzen schreef op zondag 3 april 2022 @ 07:22:
@IvoB2
Dat is een behoorlijke hoeveelheid batterijen als je dat in een maand kunt toevoegen
Allemaal in cijfers te verklaren maar dat is het onderwerp van dit topic niet.
Opslagcapaciteit is het probleem niet. Het plan was eerst dubbel zoveel opslagcapaciteit te installeren dan er nu voorzien is. Maar daar ben ik na een proefperiode - wegens overbodig - op teruggekomen. De productiecapaciteit moet gewoon iets meer dan verdubbeld worden bij een gelijk blijvende opslagcapaciteit. Maar onder de huidige regelgeving (Vlaanderen) is dat nog contra productief.
Staat dus op de planning voor juli 2031.
De eerste (afgeronde) cijfers heb ik trouwens niet zelf "verzonnen" maar komen letterlijk uit het management systeem (app) van het batterij en pv systeem.
De gecorrigeerde detailcijfers (die dus licht verschillen) is een samenvatting (eigen rekenblad) waarin alle meetgegeven van iedere afzonderlijke (MID) meter tegenover elkaar afgewogen worden. Deze cijfers komen ook tot drie cijfers na de komma overeen met de gegevens van de digitale meter van de netbeheerder, de MID teller van de back end van de laadpaal, de MID GSC meter van de palen, de GS ET112, ....
Zelf twijfel ik dus niet aan de gegevens (ze worden trouwens in real time weergegeven en per etmaal in een overzicht verwerkt en daarna in dag, week, maand en jaarrapporten.
Je mag ook niet vergeten dat ik mijn energiebehoeften kan aanpassen aan de beschikbare energie en niet andersom. Bij tekorten is er back up genoeg om dit op een andere wijze te doen (en het net zolang mogelijk links te laten liggen) en bij teveel productie mogelijkheden genoeg om dit te "verwerken": thuisaccu 15,4 kWh, BEV accu 67 kWh (elk met hun eigen omzettingsverliezen) , L/W WP, L/L WP (koelen en verwarmen), drop off SWW 150/300L, AC verbruikers laten werken op tijdstippen van hoge productie, als allerlaatste net-injectie ....
Ik geloof in het en/en systeem en sta persoonlijk niet achter een "of" systeem.
Een volgend projectje is dieper in te grijpen op het open systeem van de omvormer om het een en ander te automatiseren en sturen via een Raspberry Pi/Node-RED. Maar dit gaat wat te ver voor dit topic.
[ Voor 116% gewijzigd door IvoB2 op 03-04-2022 10:25 ]
Situatie: Wij stoken nooit het gehele jaar. Nieuwbouw appartement oppervlakte 65m2 uit 2010 op de 4e verdieping van de totaal 7. Wij wonen in het midden op de 4e verdieping. Wasmachine gebruiken wij op 30-graden Eco-stand en de droger (Wij hebben een 2-in-1 van Bosch) gebruiken wij bijna nooit meer (Wij hangen ze op) en de vaatwasser als wij dat al gebruiken op 50-graden Eco-stand meestal in het weekend of na 23:00. Tijdens het douchen, bij het wassen zetten wij de kraan uit.
Met stekkerdozen in ons huis zetten wij bij niet gebruik of als wij niet thuis zijn, met 1 druk op de knop alles uit. De koel-vriescombinatie A++ heeft zijn eigen stekker en staat hele jaar aan. Mijn computer en mijn 55-inch OLED televisie gebruiken het meeste aan energie. Ik heb een 5.1 opstelling opgehangen (2010) aan de muur in de woonkamer in een 5.1 opstelling, een Logitech Z-5500 voornamelijk gebruik voor bij de televisie (Digitaal Coaxkabel) en computer (3-stekkers) (ik gebruik tegenwoordig standaard een in-ears bij de computer). Wij hebben overall in huis LED lampen:
Hal: 6W
Kelder: 6W
Badkamer en WC: 6W
Keuken: 6W
* Woonkamer 10.5W
Slaapkamer 6W
Twee nachtkastjes 4W
Alle LED lampen zijn van Pharox uit 2010 en werken nog steeds. In de woonkamer 9.5W ging de LED lamp helaas kapot en ik moest deze vervangen met een Philips 10.5W, nu bijna weer 2 jaar in gebruik.
Verbruik:
[ Voor 66% gewijzigd door Van der Berg op 03-04-2022 11:39 ]
X570 Aorus Pro - Ryzen 7 5800X- Noctua NH-U14S - FSP Hydro Ti PRO 1000W - 32GB DDR4 3600MHz C16 - GeForce RTX 4090 - 990 Pro 4TB - MSI MAG 321UP QD-OLED 4K/165Hz - 65" OLED LG B4 - Watch Ultra LTE - S24 Ultra 1TB - Tab S10+ 512/12GB - Buds 3 Pro - 22TB
Kleine opmerkingen, na de nodige metingen, zijn wij enkele jaren gelden overgeschakeld van af en toe de vaatwasser gebruiken naar altijd. In het geheel genomen zuiniger dan een handafwas.
Wel zoveel mogelijk actief tijdens de uren van topproductie en volgeladen.
Droogkast hebben we vorig jaar overgedragen aan de kringloopwinkel.
[ Voor 27% gewijzigd door IvoB2 op 03-04-2022 11:57 ]
1-persoonshuishouden, halfvrijstaand woonhuis (1996) 130 m2 / 400 m3, 24 zonnepanelen, L/L warmtepomp, 2 elektraboilers, elektrisch (inductie) koken, elektrische motor en elektrische auto.
/f/image/3zHKKdAQXYnXkp6axfMFtlne.png?f=fotoalbum_large)
/f/image/kF5dWMtSfy02Qt2RZj8I2lhb.png?f=fotoalbum_large)
📸Canon EOS 5D IV 🚁DJI Mavic Pro 🏍️Zero SR ⚡Tesla M3 LR 🌡️Daikin US 3.5kW ☀️8815Wp 🔋Marstek Venus-E 5,12 kWh Tweakers PVOutput lijst
Energie verbruik warmtepomp is resp 5,5 en 4,9 kWh voor 31/03 en 01/04 i.p.v. eerder genoemde 26 en 23 kWh.
Ouddorp ZW 6.175 Wp — NO+ZO 7.825 Wp —Totaal 14.000 Wp
:fill(white):strip_exif()/f/image/jOZ4mjz41ZAwBq8vIUqvU5b1.png?f=user_large)
:fill(white):strip_exif()/f/image/X0vJKLDfP5XjWcQRpJcP33YX.png?f=user_large)
Dat de stroom lager uitvalt dan voorgaande jaren is op zich verklaarbaar. Sypie Jr® is inmiddels 2 jaar wat scheelt in het warm maken van de flessen, de verlichting aan midden in de nacht en nog wat van die ongein.
Dat er minder gas verstookt is zal daar misschien ook mee te maken hebben. In ieder geval hangt er sinds afgelopen oktober een andere CV-ketel (Intergas HRE 28/24).
Er zou nog veel meer op gas bespaard kunnen worden met isolatie. De zolder is op dit moment niet geïsoleerd, spouw is mogelijk geïsoleerd maar dat durf ik niet met zekerheid te zeggen, vloer is niet geïsoleerd en de kruipruimte is altijd droog. Komende maanden wordt wel een tochtende voordeur vervangen, dat gaat van een schelle deur naar een nieuwe en van enkel glas naar HR (+/++/+++) glas en driepuntsluiting. Dat tocht dus al weer een flink stuk minder.
Ik ben dan erg benieuwd naar mijn jaarnota in september 2022. Volgens mij hoef ik mij niet druk te maken, want alles wordt door de energiemaatschappij berekend? Ik betaal nog steeds €200 per maand en ik verwacht dan een grote teruggave in september!
In september 2022 vervalt mijn 3 jaar oude contract uit 2019. Ik ga goed vergelijken en desnoods zet ik 1 jaar vast als de tarieven nog hoog zijn.
[ Voor 27% gewijzigd door Van der Berg op 03-04-2022 16:48 ]
X570 Aorus Pro - Ryzen 7 5800X- Noctua NH-U14S - FSP Hydro Ti PRO 1000W - 32GB DDR4 3600MHz C16 - GeForce RTX 4090 - 990 Pro 4TB - MSI MAG 321UP QD-OLED 4K/165Hz - 65" OLED LG B4 - Watch Ultra LTE - S24 Ultra 1TB - Tab S10+ 512/12GB - Buds 3 Pro - 22TB
Situatie
4 personentussenwoning EPC 0.55 (oorspronkelijk 0,85)
165m2 BVO - 146m2 woonoppervlak - 499 m3
158m2 afgifteoppervlak gevel/dak
92 m2 gevel waarvan 33 m2 raamoppervlak
66 m2 dak waarvan 12 m2 glazen dak (HR++ dakbeglazing)
Stadsverwarming
Vraaggestuurde zoneventilatie Co2 en vocht 3 zones
6 kWp PV
April 2022
:strip_exif()/f/image/p8jp9IYqiTIk99YoyKOTiInw.jpg?f=fotoalbum_large)
6.000Wp > Oost/West 4800Wp + Zuid 1200Wp / Enphase M250x13+M215x7 / 12xLG Bifacial 300Wp +8x Longi 300Wp PVOutput
Verbruik elektra totaal: 243,66 kWh
terug geleverd totaal: 254 kWh
opgewekt totaal: 597,66 kWh ( 5100Wp}
Gasverbruik :16,5 m3
gasverbruik tot nu toe vanaf 01-10-2021 is per gewogen graad dag:0,085 m3 vergeleken met het jaar daarvoor is dat 13,8% minder.
wat is er verandert? Het hele huis is nu voorzien van screens en de ventilatiewarmtepomp heeft harder moeten werken.
Energierekening staat op 0 euro
Nu aan het nadenken over eventuele vervolgstappen.
Totaal energieverbruik in april: 396,3 kwh
Verbruik warmtepomp: 192 kWh (96 kWh verwarming en 96 kWh voor warm water)
Opbrengst zonnepanelen: 1.137,3 kWh, hiervan 217,3 kWh direct verbruikt.
[ Voor 7% gewijzigd door Bravertal op 01-05-2022 11:44 ]
WP: PUHZ-SW75YAA ERST30D-VM2ED.UK en Itho Daalderop WTW HRU 350 ECO unit HR RFT en 23 panelen á 335 wp (11 op oost en 12 op zuid), 13 panelen á 380 wp op noord.
Vrijstaande woning, 200m2, bijna altijd iemand thuis.
| April 2022 | April 2021 | joj April 2022 | joj April 2021 | |
| Verbruik (kWh) | 212,3 | 188,8 | 2713 | 2757 |
| Zonnepanelen (kWh) | 329,2 | 333,1 | 2624 | 2721 |
| Afname net (kWh) | 118,9 | 103,9 | 1927 | 1965 |
| Teruglevering (kWh) | 235,4 | 248,5 | 1836 | 1931 |
| Gas (m3) | 106,5 | 174,3 | 1659 | 2157 |
| Gas (m3/graaddag) | 0,408 | 0,557 |
Qua electra wat meer verbruikt maar dat wordt ruimschoots gecompenseerd door lager gasverbruik. Deze maand heb ik de klokthermostaat ingesteld dat 'ie niet meer aangaat, alleen nog maar uit. Als het koud is, zoals afgelopen week, zetten we 'm wat hoger maar rond 22 uur gaat 'ie uit.
Jaarverbuik nu 500m3 lager, hopelijk blijft dat zo, het was natuurlijk een zachte winter.
Rijtjeshuis/drive-in woning 1999 117m2 dubbelglas 1 persoon.
Verwarmen/koelen (AC): 74 kWh
PC/Server: 97,1 kWh
Koelkast: 28,7 kWh
Vaatwasser: 2,8 kWh
Wasmachine: 4,6 kWh
Wasdroger: 2,7 kWh
Overig: 128,6 kWh
Totaal Electra: 338,4 kWh
Opgewekt: 623,3 kWh
Netto Electra: -284,4 kWh
Gas: 4,45 m3
5440Wp O/W op plat dak | 3MXM52N2V1B8 i.c.m. 1xFTXM35M2V1B + 2xFTXM25M2V1B | RTX4090+7800X3D
Wordt het geen tijd om voor die PC/Server wat anders te verzinnen? Ik vind het best veel.Team-RiNo schreef op zondag 1 mei 2022 @ 15:35:
April 2022:
Rijtjeshuis/drive-in woning 1999 117m2 dubbelglas 1 persoon.
Verwarmen/koelen (AC): 74 kWh
PC/Server: 97,1 kWh
Koelkast: 28,7 kWh
Vaatwasser: 2,8 kWh
Wasmachine: 4,6 kWh
Wasdroger: 2,7 kWh
Overig: 128,6 kWh
Totaal Electra: 338,4 kWh
Opgewekt: 623,3 kWh
Netto Electra: -284,4 kWh
Gas: 4,45 m3
Nee, dat heb ik er voor over. Voornamelijk door zware game pc met 3 schermenKalentum schreef op zondag 1 mei 2022 @ 18:22:
[...]
Wordt het geen tijd om voor die PC/Server wat anders te verzinnen? Ik vind het best veel.
5440Wp O/W op plat dak | 3MXM52N2V1B8 i.c.m. 1xFTXM35M2V1B + 2xFTXM25M2V1B | RTX4090+7800X3D
Noord-Oost-Zuid-West 11640Wp Totaal Live, Netduino advanced pv logging
Grote schuifpui op NW
[ Voor 10% gewijzigd door DON PAPA op 01-07-2022 12:13 ]
:no_upscale():strip_icc():fill(white):strip_exif()/f/image/JvtSXijpMGeTgyNqmv0hzkK1.jpg?f=user_large)
71m² benedenwoning
2 personen
HR++ glas
Plafondisolatie
Géén spouw- en vloerisolatie
Remeha Tzerra ace CW4 (2021)
Ta 50 graden
Vorig jaar 22 dagen niet gestookt vanwege renovatie dus yoy niet representatief.
PV Output 1.350Wp ZWW 10°
Klopt het dat je in april 2022 ruim 96 m3 hebt verstookt? Dat lijkt me een beetje veel voor de oppervlakte/inhoud van je woning.GudZ schreef op zondag 1 mei 2022 @ 21:35:
[Afbeelding]
71m² benedenwoning
2 personen
HR++ glas
Plafondisolatie
Géén spouw- en vloerisolatie
Remeha Tzerra ace CW4 (2021)
Ta 50 graden
Vorig jaar 22 dagen niet gestookt vanwege renovatie dus yoy niet representatief.
Inclusief SSW. Ik heb het er per abuis afgesneden. Zie nogmaals.Rocketman schreef op zondag 1 mei 2022 @ 22:48:
[...] Klopt het dat je in april 2022 ruim 96 m3 hebt verstookt? Dat lijkt me een beetje veel voor de oppervlakte/inhoud van je woning.
[ Voor 55% gewijzigd door GudZ op 01-05-2022 23:50 ]
PV Output 1.350Wp ZWW 10°
Woninginhoud: 446 m³
Koken op gas, bakken gaat elektrisch.
Douche WTW
Geen WTW op de ventilatie (mechanische afvoer, toevoer via raamroosters)
Benedenverdieping vloerverwarming (HT), bovenverdieping radiatoren (staan eigenlijk altijd dicht).
April 2022
Elektriciteit verbruikt normaal: 143 kWh
Elektriciteit verbruikt dal: 148 kWh
Elektriciteit verbruikt totaal: 291 kWh
Gas: 63 m3
April 2021
Elektriciteit verbruikt normaal: 162 kWh
Elektriciteit verbruikt dal: 127 kWh
Elektriciteit verbruikt totaal: 289 kWh
Gas: 80 m3
Totaal Mei 2021 - April 2022:
Elektriciteit verbruikt normaal: 1653 kWh
Elektriciteit verbruikt dal: 1847kWh
Elektriciteit verbruikt totaal: 3501 kWh
Gas: 797 m3
[ Voor 13% gewijzigd door Mr.Viper op 02-05-2022 13:06 ]
|| System Specs || 36° ONO-WZW 4875Wp ||
Hier ongeveer dezelfde situatie, twee onder een kap 446 M3 inhoud uit 1989, zeer goed na geïsoleerd, gasgestookt met LTV convectors, maar wel met twee personen.Mr.Viper schreef op maandag 2 mei 2022 @ 09:30:
Tussenwoning uit 2012, 2 volwassenen 2 kinderen.
Woniginginhoud: 446 m³
Koken op gas, bakken gaat elektrisch.
Douche WTW
Geen WTW op de ventilatie (mechanische afvoer, toevoer via raamroosters)
Benedenverdieping vloerverwarming (HT), bovenverdieping radiatoren (staan eigenlijk altijd dicht).
April 2022
Elektriciteit verbruikt normaal: 143 kWh
Elektriciteit verbruikt dal: 148 kWh
Elektriciteit verbruikt totaal: 291 kWh
Gas: 63 m3
April 2021
Elektriciteit verbruikt normaal: 162 kWh
Elektriciteit verbruikt dal: 127 kWh
Elektriciteit verbruikt totaal: 289 kWh
Gas: 80 m3
Totaal Mei 2021 - April 2022:
Elektriciteit verbruikt normaal: 1653 kWh
Elektriciteit verbruikt dal: 1847kWh
Elektriciteit verbruikt totaal: 3501 kWh
Gas: 797 m3
Van mei 2021 t/m april 2022 743 m3 gas
Zonnepanelen opbrengst ongeveer 2800 KW, waarvan 2400 KW verbruikt
Ik vraag mij af of een grote investering in een warmtepomp rendabel is.
Als je het een goed idee vind om duurzaam te verwarmen en Rusland minder te steunen dan is het altijd rendabel!Rocketman schreef op maandag 2 mei 2022 @ 11:24:
[...]
Hier ongeveer dezelfde situatie, twee onder een kap 446 M3 inhoud uit 1989, zeer goed na geïsoleerd, gasgestookt met LTV convectors, maar wel met twee personen.
Van mei 2021 t/m april 2022 743 m3 gas
Zonnepanelen opbrengst ongeveer 2800 KW, waarvan 2400 KW verbruikt
Ik vraag mij af of een grote investering in een warmtepomp rendabel is.
Economisch gezien, je hebt al stroom over van PV en al LTV convectors en nog best een hoeveelheid gas verbruik dus dan is een warmtepomp ook snel terug verdiend denk ik. Ik zou het zeker overwegen en als de woning goed geisoleerd is dan kan je met een vrij lichte unit ook al goed draaien wat ook scheeld natuurlijk.
Ik denk dat minstens 80% van de mensen die een warmtepomp willen al niet de PV / LVT en isolatie hebben wat het een vrij eenvoudig plaatje maakt.
Weteringbrug ZO 9.900Wp — NW 6.270Wp — Totaal 16.170Wp — 5 x MHI L/L (SCM / SRK / ZSX)
vrijstaande woning, open ligging, bouwjaar 2016, inhoud ca. 1000 m3, 2 bouwlagen met plat dak, all electric, 2 pers. huishouden, beide thuis, binnentemp. 21 – 22 gr. C. (gehele huis)
verwarming/huishoudelijk warm water:
water/water warmtepomp NIBE F1155-6, zonneboiler WOLF Topson met 2 x 2.1 m2 plaatcollector en buffervat 300 ltr.
ventilatie:
balanssysteem met WTW Helios KWL 500
PV system:
4200 Wp, orientatie ZZO 160 gr., hellingshoek 15 gr.
April 2022 (Mei 2021 t/m April 2022)
PV opbrengst 623 kWh. (4903 kWh)
E verbruik bruto (netlevering 249 kWh + eigen verbr. PV 188 kWh) = 437 kWh,. (5476 kWh)
E verbruik netto -/-186 kWh. (573 kWh)
[ Voor 4% gewijzigd door jos52 op 03-05-2022 12:21 . Reden: jaar op jaar toegevoegd ]
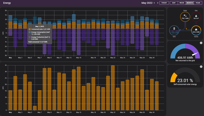
Situatie
Hoekwoning EPC 0.4Stadsverwarming (alleen SWW en back-up verwarming, verwarming NIET gebruikt)
Verwarming primair met L/L WP
3.5kW L/L WP BGG
3.5kW L/L WP Zolder
10kWp PV
Douche WTW
2x EV
April 2022
Totaal verbruikt: 783kWhTotaal opgewekt: 1013kWh
Verbruik SWW: 0.67Gj
Specifiek
Verbruik laadpaal: 464kWh
Verbruik L/L WP: 50kWh ( verwarmen en later in de maand koelen)
Zonnestroom direct verbruikt 44%
Zonnestroom vs verbruik 129%
2022
Zonnestroom direct verbruikt 44%Zonnestroom vs verbruik 82%
Vroemt met EV | 10.000WP | 14kWh Thuisaccu | 2x MHI SRK/SRC 35 ZS | LG-WH27s Boiler
/f/image/4ueolGL0xJIqQGAJXvEfaeok.png?f=fotoalbum_large)
Hoe ik die self consumed solar energy moet fixen, geen idee.
[ Voor 8% gewijzigd door maomanna op 05-05-2022 11:53 ]
https://pvoutput.org/intraday.jsp?id=102416&sid=90116
off-topic: heb je PV-productie en teruglevering wel apart ingevoerd in Home Assistant? Als ik het goed zie, zijn die twee reeksen in jouw grafieken exact gelijk. Geen wonder dat dan HA concludeert dat je niks zelf consumeert. PV-productie kun je niet uit je slimme meter halen, dat zul je van de panelen zelf moeten halen; danwel lokaal (ik lees het van de Solaredge-inverter modbus-interface), danwel via de inverter-cloud. Succes!maomanna schreef op donderdag 5 mei 2022 @ 11:53:
Hoe ik die self consumed solar energy moet fixen, geen idee.
Verbr 2020-2021 - 4446 kwh
Verbr 2021-2022 - 3376 kwh
± -1000kwh
Situatie verandering? Ik kan mij alleen bedenken dat thuis klussen met bouwlampen afgelopen jaar er niet was. En isolatie, waardoor watercirculatiepomp minderloopt....
[ Voor 6% gewijzigd door barry86 op 06-05-2022 11:35 ]
Oude bouwlampen (op halogeen) verbruiken echt een bak geld.barry86 schreef op vrijdag 6 mei 2022 @ 11:34:
Verbr 2019-2020 - 4300 kwh
Verbr 2020-2021 - 4446 kwh
Verbr 2021-2022 - 3376 kwh
± -1000kwh![]()
![]()
![]()
Situatie verandering? Ik kan mij alleen bedenken dat thuis klussen met bouwlampen afgelopen jaar er niet was. En isolatie, waardoor watercirculatiepomp minderloopt....
En waterpomp ook. Dus tja.
With so many things coming back in style, I can't wait till loyalty, intelligence and morals become a trend again.......
BIj mij is het wel jammer dat mijn slimme meter, nieuwe cv en isolatie in hetzelfde jaar gedaan zijn.barry86 schreef op vrijdag 6 mei 2022 @ 11:34:
Verbr 2019-2020 - 4300 kwh
Verbr 2020-2021 - 4446 kwh
Verbr 2021-2022 - 3376 kwh
± -1000kwh![]()
![]()
![]()
Situatie verandering? Ik kan mij alleen bedenken dat thuis klussen met bouwlampen afgelopen jaar er niet was. En isolatie, waardoor watercirculatiepomp minderloopt....
Ik wil wel nog leidingen isoleren in de kruikkelder en leidingen die naar boven lopen door keukenkasten, maar of het veel veschil gaat maken weet ik niet. Het duurt in de winter altijd lang voor we warm water hebben, maar dat zal niet alleen door de leidingen van het warm water komen maar ook door de warmtewisselaar die koud is.
☻/ Please consider the environment before printing this signature
/▌
/ \ <-- This is bob. copy and paste him and he will soon take over the world.
Situatie
4 personentussenwoning EPC 0.55 (oorspronkelijk 0,85)
165m2 BVO - 146m2 woonoppervlak - 499 m3
158m2 afgifteoppervlak gevel/dak
92 m2 gevel waarvan 33 m2 raamoppervlak
66 m2 dak waarvan 12 m2 glazen dak (HR++ dakbeglazing)
Stadsverwarming
Vraaggestuurde zoneventilatie Co2 en vocht 3 zones
6 kWp PV
Verbruik Mei
:strip_exif()/f/image/sVOVX3MUUSj4fGJl3q82MoKV.jpg?f=fotoalbum_large)
6.000Wp > Oost/West 4800Wp + Zuid 1200Wp / Enphase M250x13+M215x7 / 12xLG Bifacial 300Wp +8x Longi 300Wp PVOutput
Gezin met 2 kids (3 & 0)
Matig na-gesioleerd (dak 14cm glaswol, alle ramen hr++ 2017, kieren afgedicht.) Spouw wilt niemand aan omdat er 7cm spouw is met 5.5cm verankerd glaswol. Inspuiten heeft geen zin en het weg laten halen is zonde ivm gerenoveerde gevel in 2018.
12×315Wp op schuindak, onder 25° op zuid en 6x450wp op platdak, onder 10° op zuid.
Natuurlijke ventilatie en geen wtw op douches
Verwarming is vloerverwarming beneden, ltv convectoren boven op kinderkamers en badkamer, elektrische vloerverwarming badkamer.
In mei stond de verwarming uit.
Elektra verbruik van het net: 97.2kWh
Opbrengst panelen: 878.9kWh
Teruggeleverd: 751.4kWh
Direct verbruik zonnepanelen: 127.5kWh
Totaal verbruik elektra: 224.7kWh
Gasverbruik: 14,7m³ (alleen SWW)
:no_upscale():strip_icc():fill(white):strip_exif()/f/image/N8ZJpz7rTXnXjzJas6CaD4Ad.jpg?f=user_large)
Appartement, twee volwassen, twee jonge kinderen.
bouwjaar 1957, 90m3.
HR++ glas, spouw- en dakisolatie, CV-gas 2014
Maatregelen: minimalisme.
[ Voor 15% gewijzigd door BertV op 01-06-2022 08:51 ]
Voorouders net boven de Neder-Rijn? Doe een DNA-test.
| Mei 2021 | Mei 2022 | joj Mei 2021 | joj Mei 2022 | |
| Verbruik (kWh) | 219,4 | 178,5 | 2791 | 2671 |
| Zonnepanelen (kWh) | 342,1 | 398,7 | 2608 | 2675 |
| Afname net (kWh) | 115,3 | 93,7 | 1993 | 1905 |
| Teruglevering (kWh) | 237,4 | 313,7 | 1811 | 1907 |
| Gas (m3) | 117,7 | 20,5 | 2206 | 1556 |
| Gas (m3/graaddag) | 0,545 | 0,052 |
Mooie besparing op gas door domweg het klokprogramma van de thermosstaat uit te zetten. Uiteindelijk 2 keer de verwarming aangehad. Het jaarverbruik van gas is nog wat verder gezakt, prima. Die daling zal nu wel even stoppen want in de zomer valt er weinig te besparen, wordt vervolgd in oktober.
Ik zie dat ik ook best wat minder stroomverbruik had, geen idee waarom.
Personen - 2 volwassenen en 2 jonge kinderen
Maand mei:
Gas - 22m3 (Alles is op gas koken, verwarming en douchen)
Elec - 350kwh (Heb een terrarium met een baardagaam, waar 2 speciale lampen die 12 uur pd branden)
Geen teruglevering.
Kosten maand mei = €62
185m2 woonopp.
650m3 inhoud
CV met ventilatiewarmtepomp
Gasverbruik : 4m3
Zonnepanelen : 675kWh
Electra verbruik : 146kWh
Teruglevering : 529kWh
Totaalverbruik dit Jaar:
Gas : 167m3
Zonnepanelen : 2422kWh
Electra verbruilk : 1531kWh
Teruglevering : 861kWh
Tussenwoning uit 1998, 3 personen.
Grote schuifpui op Z-ZW. 2250 Wp aan zonnepanelen
Elektriciteit verbruikt : 225 kWh
Elektriciteit opgewekt : 340 kWh
Netto verbruik: -115 kWh
Gas: 11 m3
2250 WP Zuid PVoutput
Gas CV
E-Kookplaat
EV
Zonnepanelen 2340 Wpiek (Zuid-Oost)
Gas: 12,305m3
Gas: 0,14 m3/graaddag
Zonnepanelen: 277 kWh
Eigen verbruik: 79 kWh
Teruglevering laag: 63 kWh
Teruglevering hoog:135 kWh
Levering laag: 392 kWh
Levering hoog: 39 kWh
Auto: 356 kWh
Totaal verbruik: 510 kWh
Totaal excl auto: 154 kWh
Lastig vergelijken met voorgaande jaren. Het gas verbruik ligt ruim de helft lager dan stookvrije maanden in het verleden. Of het minder water gebruiken tijdens douchen of e-kookplaat is van invloed.
[ Voor 3% gewijzigd door Sr_Ogel op 01-06-2022 10:37 ]
Rotslechte isolatie (dubbelglas van 25 jaar geleden en enkel dak geïsoleerd), verwarming en koken op propaan, verwarming zijn gaskachels.
Is het ouderlijk huis waar ik gratis in kan wonen gezien er toch niemand in woonde in afwachting van een nieuwbouw.
Elektriciteit: 97kWh (mei) 82kWh (april) 84kWh (maart) 105kWh (januari)
Propaan: 4.686kWh (13/01 -> 04/04)
Verwarming gaat enkel aan in de ruimtes waar ik ben om wat te besparen. Is dus nog steeds een monsterlijk verbruik, maar gezien ouderdom en staat van de woning niet verwonderlijk.
Gelukkig is het elektriciteitsverbruik laag waardoor die kost beperkt kan blijven.
Woninginhoud: 446 m³
Koken op gas, bakken gaat elektrisch.
Douche WTW
Geen WTW op de ventilatie (mechanische afvoer, toevoer via raamroosters)
Benedenverdieping vloerverwarming (HT), bovenverdieping radiatoren (staan eigenlijk altijd dicht).
Mei 2022
Elektriciteit verbruikt normaal: 127 kWh
Elektriciteit verbruikt dal: 127 kWh
Elektriciteit verbruikt totaal: 254 kWh
Gas: 19 m3
Mei 2021
Elektriciteit verbruikt normaal: 154 kWh
Elektriciteit verbruikt dal: 124 kWh
Elektriciteit verbruikt totaal: 278 kWh
Gas: 48 m3
Totaal Juni 2021 - Mei 2022:
Elektriciteit verbruikt normaal: 1621 kWh
Elektriciteit verbruikt dal: 1844kWh
Elektriciteit verbruikt totaal: 3465 kWh
Gas: 765 m3
Nu nog op zoek naar een nieuwe energieleverancier... deze maand loopt het jaarcontract af dus dan zal het maandbedrag wel keer 2,5 gaan ofzo
|| System Specs || 36° ONO-WZW 4875Wp ||
Of is het toeval dat opwek - teruglevering = eigen verbruik 146 kWh = elektraverbruik volgens jou?
Het elektraverbruik bereken ik altijd als levering + (opwek - teruglevering)
Nobody is perfeckt - But who wants to be Nobody? - Vrijwillig Energycoach Fiat LUXus! - Some Insights
Sinds 17 december 2021 verwarmen we met een Airco warmtepomp.
Totaal verbruik stroom Mei 2022
118 kWh
Totaal verbruik gas Mei 2022
1 m3
iPad Pro 12.9 | Sony 55A89 4K OLED Smart Android TV | Mobile: iPhone 8 Plus 64GB | Warmtepomp MHI SRC/SRK35ZS-W
Mijn panelen hebben 675kWh opgeleverd, daarvan hebben wij netto 529kwh teruggeleverd aan het net, dan is volgens mij het verbruik 675-529= 146kWh.dunklefaser schreef op woensdag 1 juni 2022 @ 10:45:
@Jagerr63 Had je geen levering?
Of is het toeval dat opwek - teruglevering = eigen verbruik 146 kWh = elektraverbruik volgens jou?
Het elektraverbruik bereken ik altijd als levering + (opwek - teruglevering)
sorry als het ik niet duidelijk was.
Wat is het verschil met de teruglevering zoals geregistreerd door het teruglevertelwerk?
Nobody is perfeckt - But who wants to be Nobody? - Vrijwillig Energycoach Fiat LUXus! - Some Insights
Opwekking - teruglevering = eigen verbruik van opgewerkte energie
Hier was vorige maand bijvoorbeeld 155 kWh levering, 999 kWh opwekking en 793 kWh teruglevering.
Met jouw methode is het 999 - 793 = 206 kWh verbruik
Met de juiste methode is het 155 + (999 - 793) = 361 kWh verbruik
9040 Wp | Zendure 15,4 kWh | MHI SCM60/SCM40/SRC25
Hoop dat dit wat duidelijker is, maar ik ben geen leraar dus uitleggen is niet mijn sterkste kant.
Dus als ik het goed lees, heb je:Jagerr63 schreef op woensdag 1 juni 2022 @ 12:15:
Netto teruglevering vind ik gemakshalve terug op slimmemeterPortal.nl. Daar lees ik af dat ik 529kWh heb teruggeleverd. Nu heb ik volgens slimmemeterPortal.nl. maar 58kWh verbruikt, maar dit klopt natuurlijk niet, want het verbruik overdag ziet hij niet, dus heb ik teruglevering afgetrokken van mijn totale opbrengst volgens PV output en daaruit geconcludeerd dat mijn verbruik 146kWh moet zijn geweest (675kWh- 529kWh) wat volgens mij redelijk overeenkomt met mijn dagelijks verbruik 4,7kWh per dag waarvan ongeveer 1,4kWh sluipverbruik is.
Hoop dat dit wat duidelijker is, maar ik ben geen leraar dus uitleggen is niet mijn sterkste kant.
Levering (verbruik) 58 kWh (dit is dus als er bijv. geen opwekking was van je panelen)
Opwekking 675 kWh
Teruglevering 529 kWh
Dan wordt het sommetje: 58 + (675 - 529) = 204 kWh
9040 Wp | Zendure 15,4 kWh | MHI SCM60/SCM40/SRC25
opwekking 675kWh
Teruglevering 529Kwh
Verbruik 146Kwh
Maar volgens mij praten wij langs elkaar en wordt dit een beetje off topic
Bij jouw onvolledige berekening verwaarloos je de levering uit het net namelijk.
En als anderen hier dezelfde vout maken kunnen ze misschien ook nog wat leren.
Nobody is perfeckt - But who wants to be Nobody? - Vrijwillig Energycoach Fiat LUXus! - Some Insights
Weer een maand verder..Ronald.42 schreef op dinsdag 3 mei 2022 @ 16:54:
Bouwjaar 1930
Vrijstaand op de ruimte
4 persoons kids 8 en 6 ( veel badwater🤪)
[Afbeelding]
Solar 15040wp 12x425 ZZW schuin dak 8x260 N schuin dak16x zzw platdak, 6x430 terras oost, wp Sprsun10Kw, wpb arostor 150l, 3x Marstek 5,12kwh.
Ik mis je stroom afname.....en met verbruik bedoel je dus direct verbruik/eigen verbruikJagerr63 schreef op woensdag 1 juni 2022 @ 12:29:
Nee Sommetje is:
opwekking 675kWh
Teruglevering 529Kwh
Verbruik 146Kwh
Maar volgens mij praten wij langs elkaar en wordt dit een beetje off topic
Dus voor mij afgelopen maand:
Opwekking 1147kWh
Teruglevering 932kWh
Eigenverbruik/direct verbruik 215kWh
Afname 118kWh
Totaal verbruik 333kWh
Opbouw tbv Saldering 814kWh
Mijn setup: Omvormer 1: 12x330wp 3960wp ZO + 6x330wp 1980WP NW - Omvormer 2: 6x370wp 2220wp ZW Totaal 8160wp Locatie Zuid-Limburg Bunde
Als ik deze logica zou volgen, zouden wij in januari bijna geen stroom gebruikt hebben:Jagerr63 schreef op woensdag 1 juni 2022 @ 12:29:
Nee Sommetje is:
opwekking 675kWh
Teruglevering 529Kwh
Verbruik 146Kwh
Maar volgens mij praten wij langs elkaar en wordt dit een beetje off topic
opwekking: 119kWh
Teruglevering: 45kWh
dus verbruik = 74kWh?
Ons werkelijk verbruik in januari was echter 434kWh
Je hebt echt 3 cijfers nodig om je verbruik te bereken: opwek, teruglevering en verbruik. Die laatste twee komen van je stroommeter, en die eerste van je omvormer.
Mei was eindelijk weer eens helemaal groen, t.o.v. vorig jaar.
| 2021 | 2022 | procentueel | |
| Gas | 112,02m3 | 44,55m3 | -60,23% |
| Opwek | 659,40kWh | 754,70kWh | 14,45% |
| Verbruik | 426,29kWh | 384,53kWh | -9,79% |
Thousands of years ago, cats were worshipped as Gods. Cats have never forgotten this.
/f/image/tKXEg5apKomxmojecwKSXKv3.png?f=fotoalbum_large)
Nu met self solar use
Productie was er nauwelijks op 6 mei vanwege omleggen PV installatie. Anders was de teruglevering nog enkele tientalle kWh meer geweest.
[ Voor 16% gewijzigd door maomanna op 02-06-2022 11:39 ]
https://pvoutput.org/intraday.jsp?id=102416&sid=90116
Grote schuifpui op NW
[ Voor 10% gewijzigd door DON PAPA op 01-07-2022 12:13 ]
situatie:
vrijstaande woning, open ligging, bouwjaar 2016, inhoud ca. 1000 m3, 2 bouwlagen met plat dak, all electric, 2 pers. huishouden, beide thuis, binnentemp. 21 – 22 gr. C. (gehele huis)
verwarming/huishoudelijk warm water:
water/water warmtepomp NIBE F1155-6, zonneboiler WOLF Topson met 2 x 2.1 m2 plaatcollector en buffervat 300 ltr.
ventilatie:
balanssysteem met WTW Helios KWL 500
PV system:
4200 Wp, orientatie ZZO 160 gr., hellingshoek 15 gr.
Mei 2022 (Juni 2021 t/m Mei 2022)
PV opbrengst 792 kWh. (5448 kWh)
E verbruik bruto (netlevering 146 kWh + eigen verbr. PV 215 kWh) = 361 kWh,. (5447 kWh)
E verbruik netto -/-431 kWh. (399 kWh)
X570 Aorus Pro - Ryzen 7 5800X- Noctua NH-U14S - FSP Hydro Ti PRO 1000W - 32GB DDR4 3600MHz C16 - GeForce RTX 4090 - 990 Pro 4TB - MSI MAG 321UP QD-OLED 4K/165Hz - 65" OLED LG B4 - Watch Ultra LTE - S24 Ultra 1TB - Tab S10+ 512/12GB - Buds 3 Pro - 22TB
iPad Pro 12.9 | Sony 55A89 4K OLED Smart Android TV | Mobile: iPhone 8 Plus 64GB | Warmtepomp MHI SRC/SRK35ZS-W
dit zou positie 1 op de tweakers.net lijst kunnen zijn.
5448 kWh jaaropbrengst = 1297 Wh/Wp is waarschijnlijk ook niet te toppen.
Misschien in het topic "Het grote "jouw productie" topic" deelnemen? locatie in Zeeland?
Nobody is perfeckt - But who wants to be Nobody? - Vrijwillig Energycoach Fiat LUXus! - Some Insights
Wat wij doen is:HereIsTom schreef op zaterdag 4 juni 2022 @ 11:36:
@Van der Berg Netjes, zijn jullie veel van huis? 1056 kWh per jaar is best zuinig.
• Als wij niet thuis zijn zetten we alles uit of bij niet gebruik, wij hebben stekkerdozen en met 1 druk op de knop gaat alles uit. Behalve de koel-vriescombinatie die staat 24uur 7 aan en heeft zijn eigen stekker.
• Alle apparatuur in huis is A+ mijn koel-vriescombinatie is A++. Verder hebben wij overal in huis LED verlichting 6 watt (Op 2 nachtkastjes 4 watt), behalve in de woonkamer deze is 10.5 watt. Enige dat veel kan verbruiken is mijn computer voorzien van Platinum voeding 860W en mijn 55-inch OLED televisie.
• Wij wonen in een nieuwbouw appartementen oppervlakte 65m2. Ik woon hier sinds 2010, en woon sinds 2014 met mijn vrouw samen. Ik was de eerste bewoner na de bouw hier. Label is A+++. Alles goed geïsoleerd.
• Wij stoken het hele jaar niet in huis. En de thermostaat staat op 4 graden en is altijd in huis 18 graden. Wij wonen op 4 hoog en precies in het midden. Naast ons links en rechts woningen en ons appartementen is 7 hoog. Dubbel glas allemaal HR++
• Wij koken erg weinig. Meestal mijn vrouw. Op werk bestel ik meestal en sinds kort kan ik declareren tot €9,- op de kosten van de baas. Wij gaan vaak ook uit eten samen met mijn vrouw.
• Tijdens het douchen/wassen zetten wij de kraan uit. Niet alleen op water te besparen maar ook op gas.
• Wasmachine doen wij op ECO-STAND 30-graden en droger gebruiken wij bijna nooit meer. Wij hebben een Alles-in-1 was-droger. De vaatwasser gebruiken wij ook heel weinig maar als we dat gebruiken op ECO-STAND 50-graden. Altijd in het weekend of door de weeks na 23:00 gebruiken wij ze. Wij hebben dubbele meter.
[ Voor 11% gewijzigd door Van der Berg op 04-06-2022 12:42 ]
X570 Aorus Pro - Ryzen 7 5800X- Noctua NH-U14S - FSP Hydro Ti PRO 1000W - 32GB DDR4 3600MHz C16 - GeForce RTX 4090 - 990 Pro 4TB - MSI MAG 321UP QD-OLED 4K/165Hz - 65" OLED LG B4 - Watch Ultra LTE - S24 Ultra 1TB - Tab S10+ 512/12GB - Buds 3 Pro - 22TB
Volgens de berekening met afgelopen winter komen we nu op een jaarverbruik van 1600 kWh en <50m3 gas.
Droger gebruiken wij niet, wassen ook op ECO-stand in het weekend en apparatuur A++ en alles uit bij geen gebruik d.m.v. draadloze schakelaars.
Nu nog zien dat we zonnepanelen op het dak van de VvE krijgen om ons stroomverbruik te dekken, dan kan het gas eruit.
iPad Pro 12.9 | Sony 55A89 4K OLED Smart Android TV | Mobile: iPhone 8 Plus 64GB | Warmtepomp MHI SRC/SRK35ZS-W
Voor een elektrische boiler, deze is met ons verbruik minder zuinig dan met gas, als we zonnepanelen hebben kunnen we dat verbruik grotendeels afdekken.Termy schreef op zaterdag 4 juni 2022 @ 13:42:
@HereIsTom Wat hebben zonnepanelen te maken met gas de deur uit doen?
iPad Pro 12.9 | Sony 55A89 4K OLED Smart Android TV | Mobile: iPhone 8 Plus 64GB | Warmtepomp MHI SRC/SRK35ZS-W
Waarom geen warmtepompboiler? Dan ben je sowieso zuiniger uit.HereIsTom schreef op zaterdag 4 juni 2022 @ 13:47:
[...]
Voor een elektrische boiler, deze is met ons verbruik minder zuinig dan met gas, als we zonnepanelen hebben kunnen we dat verbruik grotendeels afdekken.
Punt is verder meer dat zonnepanelen geen bezuiniging of efficiëntieslag zijn.
Vergeet ook niet dat als je geen gas meer nodig hebt je geen vastrecht meer hoeft te betalen. Als je verbuik verder niet zo hoog is ben je mogelijk zelfs met een elektrische boiler al goedkoper uit.
-=[Terminator]=- R3doxNL Anahka#2910 Specs. 16x LONGi LR4-72HPH-455M (7280 Wp) Oost/West (-85°/95°,13°) op 8x APS DS3-L. ID.3 First Plus. Zappi v2.1. Daikin 3MXM40A met CTXM15R, FTXM20R en FTXM35R.
Als de zonnepanelen de stroom voor de boiler opwekken heb ik toch winst?
iPad Pro 12.9 | Sony 55A89 4K OLED Smart Android TV | Mobile: iPhone 8 Plus 64GB | Warmtepomp MHI SRC/SRK35ZS-W
verbruikt: 300 kWh (waarvan warmtepomp: 12 kWh, Tesla: 120 kWh, E-motor: 16 kWh)
opgewekt: 736 kWh (SMA SB3.0: 118,9 kWh/kWp en APS QS1: 113,7 kWh/kWp)
water: 0,98 m3 (+ 0,16 m3 regenwater)
Mijn verbruik in de afgelopen 12 maanden
verbruikt: 4.480 kWh (waarvan warmtepomp: 1.123 kWh, Tesla: 1.525 kWh en E-motor: 107 kWh)
opgewekt: 4.481 kWh
gas: 0,0 m3 (sinds 17 mei 2018 een slot op de gasmeter)
water: 9,5 m3 (+ 2,7 m3 regenwater)
benzine: 20 liter (406 km met de motor)
In de afgelopen 12 maanden is 46,6% van mijn opwekking teruggeleverd aan het net. De rest heb ik zelf rechtstreeks verbruikt door slim schakelen en de Zappi laadpaal. Toevallig heb ik precies even veel teruggeleverd als verbruikt uit het net, dus ook elektriciteitsneutraal (over een jaar gezien).
Woningsituatie
1-persoonshuishouden, halfvrijstaand woonhuis (1996) 130 m2 / 400 m3, 24 zonnepanelen, L/L warmtepomp, 2 elektraboilers, elektrisch (inductie) koken, elektrische motor en elektrische auto.
:fill(white):strip_exif()/f/image/QBasuPk6kZeblVaFzJG4GYYl.png?f=user_large)
Aantal wattpiek lijkt wat vreemd te zijn, maar komt omdat de installaties in afgelopen jaar zijn vergroot. Dit is dus een rekenkundig gemiddelde van het opgesteld vermogen.
[ Voor 11% gewijzigd door antonboonstra op 04-06-2022 16:40 ]
📸Canon EOS 5D IV 🚁DJI Mavic Pro 🏍️Zero SR ⚡Tesla M3 LR 🌡️Daikin US 3.5kW ☀️8815Wp 🔋Marstek Venus-E 5,12 kWh Tweakers PVOutput lijst
X570 Aorus Pro - Ryzen 7 5800X- Noctua NH-U14S - FSP Hydro Ti PRO 1000W - 32GB DDR4 3600MHz C16 - GeForce RTX 4090 - 990 Pro 4TB - MSI MAG 321UP QD-OLED 4K/165Hz - 65" OLED LG B4 - Watch Ultra LTE - S24 Ultra 1TB - Tab S10+ 512/12GB - Buds 3 Pro - 22TB
Betekent dat we weer aan t opsparen zijn voor komende winter.. seinen staan er goed voor dus lijkt weer een mooie winst te worden met deze energieprijzen
:no_upscale():strip_icc():fill(white):strip_exif()/f/image/xu04rL4rfsqsXMkKbimTj24b.jpg?f=user_large)
En voor het jaar alweer ruim in de min, afrekening komt in oktober.
:no_upscale():strip_icc():fill(white):strip_exif()/f/image/Gl8Goj6vXJejbA4CoDnStSb0.jpg?f=user_large)
Maw, we mogen nog wel wat wilder doen met ons verbruik.
Noord-Oost-Zuid-West 11640Wp Totaal Live, Netduino advanced pv logging
Als je de Intergas op eco hebt staan, is je comfort warmwater niet uitgeschakeld, maar activeer je een "slimme" warmhoudfunctie, welke leert van de gebruikstijden wanneer die de ketel op temp moet houden.Van der Berg schreef op zaterdag 4 juni 2022 @ 16:53:
Wij hebben geen boiler in huis maar een ketel: INTERGAS Kombi die alleen aangaat wanneer warm water gaat draaien. Deze ketel staat in de stand ECO om te besparen.
De comfortstand heeft 3 standen:
- - Eco (Slimme stand die leert van jouw gebruik)
- - Aan (24 uur per dag warmhouden)
- - Uit
|| System Specs || 36° ONO-WZW 4875Wp ||
Ja, als je geen ruimte hebt dan houdt het op.HereIsTom schreef op zaterdag 4 juni 2022 @ 13:59:
@Termy Ruimte/plek? WPB is ook veel duurder en te groot voor ons gebruik, Boiler kan <50L.
Je hebt ook winst van zonnepanelen zonder boiler en je boiler kan verstandiger zijn dan gas. Ze staan los van elkaar. Daar gaat het me om.Als de zonnepanelen de stroom voor de boiler opwekken heb ik toch winst?
-=[Terminator]=- R3doxNL Anahka#2910 Specs. 16x LONGi LR4-72HPH-455M (7280 Wp) Oost/West (-85°/95°,13°) op 8x APS DS3-L. ID.3 First Plus. Zappi v2.1. Daikin 3MXM40A met CTXM15R, FTXM20R en FTXM35R.
Situatie
Hoekwoning EPC 0.4Stadsverwarming (alleen SWW en back-up verwarming, verwarming NIET gebruikt)
Verwarming primair met L/L WP
3.5kW L/L WP BGG
3.5kW L/L WP Zolder
10kWp PV
Douche WTW
2x EV
mei 2022
Totaal verbruikt: 779kWhTotaal opgewekt: 1197kWh
Verbruik SWW: 0.45Gj
Specifiek
Verbruik laadpaal: 438kWh
Verbruik L/L WP: 44kWh ( koelen)
Zonnestroom direct verbruikt 38%
Zonnestroom vs verbruik 154%
Totaal 2022
Totaal verbruikt: 3873WhTotaal opgewekt: 4040kWh
Verbruik SWW: 3.3Gj
Specifiek
Verbruik L/L WP: 291kWh
Zonnestroom direct verbruikt ↓42%
Zonnestroom vs verbruik ↑96%
[ Voor 9% gewijzigd door revolution-nl op 04-06-2022 21:47 ]
Vroemt met EV | 10.000WP | 14kWh Thuisaccu | 2x MHI SRK/SRC 35 ZS | LG-WH27s Boiler
Om niet verder offtopic te gaan hier kunnen we misschien verder gaan in dit topic;Termy schreef op zaterdag 4 juni 2022 @ 19:58:
[...]
Ja, als je geen ruimte hebt dan houdt het op.
[...]
Je hebt ook winst van zonnepanelen zonder boiler en je boiler kan verstandiger zijn dan gas. Ze staan los van elkaar. Daar gaat het me om.
Warm water zonder gas
iPad Pro 12.9 | Sony 55A89 4K OLED Smart Android TV | Mobile: iPhone 8 Plus 64GB | Warmtepomp MHI SRC/SRK35ZS-W
X570 Aorus Pro - Ryzen 7 5800X- Noctua NH-U14S - FSP Hydro Ti PRO 1000W - 32GB DDR4 3600MHz C16 - GeForce RTX 4090 - 990 Pro 4TB - MSI MAG 321UP QD-OLED 4K/165Hz - 65" OLED LG B4 - Watch Ultra LTE - S24 Ultra 1TB - Tab S10+ 512/12GB - Buds 3 Pro - 22TB
Ik tank Super Plus, Kia Picanto 1:21Sendak239 schreef op zaterdag 4 juni 2022 @ 23:21:
Aangezien het over energieverbruik gaat zou iedereen eigenlijk ook moeten vermelden hoeveel hij verbruikt met zijn auto, ongeacht type brandstof.
iPad Pro 12.9 | Sony 55A89 4K OLED Smart Android TV | Mobile: iPhone 8 Plus 64GB | Warmtepomp MHI SRC/SRK35ZS-W
Hoe doe je dat???
Ik rij 1:16 met zo'n broodrooster..
Of heb ik misschien teveel haast?
Solar 15040wp 12x425 ZZW schuin dak 8x260 N schuin dak16x zzw platdak, 6x430 terras oost, wp Sprsun10Kw, wpb arostor 150l, 3x Marstek 5,12kwh.
Ja ik rij rustig, je mag overal nog maar 100km, start-stopsysteem, rustig optrekken.Ronald.42 schreef op zaterdag 4 juni 2022 @ 23:51:
[...]
Hoe doe je dat???
Ik rij 1:16 met zo'n broodrooster..
Of heb ik misschien teveel haast?
Als die haast kost veel brandstof en je bent er hooguit 5 minuten eerder
Heb ook ontdekt dat Super Plus veel zuiniger rijdt dan Euro en Super Plus is ook beter voor je motor.
[ Voor 11% gewijzigd door HereIsTom op 04-06-2022 23:57 ]
iPad Pro 12.9 | Sony 55A89 4K OLED Smart Android TV | Mobile: iPhone 8 Plus 64GB | Warmtepomp MHI SRC/SRK35ZS-W
Toch omgerekend 42kWh per 100km
Hoeveel liter heb je getankt afgelopen maand en hoeveel kWh vertegenwoordigd dat?
1l diesel = 10kWh
1l benzine = 8.9kWh
Vroemt met EV | 10.000WP | 14kWh Thuisaccu | 2x MHI SRK/SRC 35 ZS | LG-WH27s Boiler
Een.Sendak239 schreef op zaterdag 4 juni 2022 @ 23:21:
Aangezien het over energieverbruik gaat zou iedereen eigenlijk ook moeten vermelden hoeveel hij verbruikt met zijn auto, ongeacht type brandstof.
De publieke (snellaad) laadsessies zijn per maand op een hand te tellen dus die sluit ik niet bij, teveel gedoe.
Vroemt met EV | 10.000WP | 14kWh Thuisaccu | 2x MHI SRK/SRC 35 ZS | LG-WH27s Boiler
Bijna 50kWh /100km is niet echt zuinig voor een voertuig, voor een ICE is het OK.Rocketman schreef op zondag 5 juni 2022 @ 09:08:
Ford Mondeo 1.5TDCI Wagon uit 2015 (Euro 6) die ik ik 2018 voor 30% van de nieuwprijs kon kopen door de nog steeds heersende massapsychose op het gebied van dieselauto's. Van deze zeer ruime stationcar heb ik over een lange periode het verbruik bijgehouden bij de verbruiksmonitor van autoweek en het langjarig gemiddelde is 1:20,5. Deze auto kan als je dat wil gierig te noemen verbruikscijfers halen en ik vraag me af waarom dit soort schone en zuinige auto's nog steeds met de nek worden aangekeken.
[Afbeelding]
Schone diesels bestaan niet.
[ Voor 4% gewijzigd door revolution-nl op 05-06-2022 09:20 ]
Vroemt met EV | 10.000WP | 14kWh Thuisaccu | 2x MHI SRK/SRC 35 ZS | LG-WH27s Boiler
(Ons) energie-verbruik is een belangrijk punt voor ons, en het is ook iets waar we de laatste jaren druk mee bezig zijn. Onze voornaamste motieven daarvoor zijn 1) ons huis klaar maken voor de komende decennia, 2) Poging tot bijdragen aan vermindering gebruik fossiele grondstoffen en 3) geld, investeringen nu om uitgaven voor energie in de toekomst voor ons acceptabel te houden.
Situatie;
Tussenwoning zuid-Holland bj. 1957.
Bg= 40m2, 1e verd. 40m2 plus kleine zolder voor opslag.
Altijd iemand thuis.
Isolatie: dak (binnenkant isofolie 9cm), vloer (isofolie 4cm), spouwmuur (EPS grijs).
Ramen= aluminium kozijnen met bg oud HR++ glas en 1e verd. dubbel glas, rolluiken zuidkant woning.
Ventilatie via raamroosters en ramen/deuren.
Zonnepanelen totaal 3160 Wp op zuid, helling ongeveer 33°.
Verwarming:
lucht/lucht warmtepomp (airco): MHI multisplit 6,0kW, bg 3,5kW, slaapkamer 2kW, trapgat 2,5kW.
Houtkachel met verbruik van ongeveer 0,5 m3 ovengedroogd essenhout per jaar.
SWW nu via cv-ketel. Bezig met installatie warmtepompboiler 200ltr voor douche en 80ltr voor keuken.
Energie Greenchoice, stroom piek 15,5ct, dal 13,5ct, tlv 11ct, gas 76,5ct tot mei '25.
Verder, koken op inductie, auto op benzine, 1:15, ongeveer 2000 km/jaar, aquarium met verbruik ongeveer 800 kWh/jaar.
Mei 2022
Verbruik GC 76 kWh, TL 365 kWh, netto verbruik - 289kWh.
Opbrengst zonnepanelen 458,6.
Totaal werkelijk verbruikt 169,6 kWh
GC gas verbruik 14m3
Jan-mei 2022
Verbruik GC 566 kWh, TL 1162 kWh, netto verbruik - 596 kWh
Opbrengst zonnepanelen 1536,9 kWh
Totaal werkelijk verbruikt 940,9 kWh
GC gas verbruik 113m3
Ik zat eens te denken hoe dat zou moeten:Sendak239 schreef op zaterdag 4 juni 2022 @ 23:21:
Aangezien het over energieverbruik gaat zou iedereen eigenlijk ook moeten vermelden hoeveel hij verbruikt met zijn auto, ongeacht type brandstof.
- Tankbonnen (meest betrouwbaar, staat het aantal liters op)
- KM standen en de gemiddelde verbruikscijfers die de auto opgeeft
Dat moet dan handmatig, ik vrees dat ik er te lui voor ben. Ik weet het wel in euro's maar ja dat zegt niets over het energieverbruik.
Oh dat zou niet goed zijn, dan kom ik waarschijnlijk niet zo goed uit de verf met mijn 1:8 op E5 of E5 100 ron.Sendak239 schreef op zaterdag 4 juni 2022 @ 23:21:
Aangezien het over energieverbruik gaat zou iedereen eigenlijk ook moeten vermelden hoeveel hij verbruikt met zijn auto, ongeacht type brandstof.
Maar ik rij dan maar 10.000 per jaar dus dat scheelt weer.
Noord-Oost-Zuid-West 11640Wp Totaal Live, Netduino advanced pv logging
ECO houdt in dat hij alsnog op vaste tijden de warmtewisselaar warm houdt ondanks je het niet gebruikt toevallig, om te besparen helemaal uitzetten of je moet in paniek raken als je 2 seconden langer op warm water moet wachten.Van der Berg schreef op zaterdag 4 juni 2022 @ 16:53:
Wij hebben geen boiler in huis maar een ketel: INTERGAS Kombi die alleen aangaat wanneer warm water gaat draaien. Deze ketel staat in de stand ECO om te besparen.
[ Voor 3% gewijzigd door mr_evil08 op 05-06-2022 10:53 ]
WP | SP, Daikin FTXM35M/RXM35M
En schone electrische auto’s ook niet. Door het hoge gewicht en brede banden produceren ze meer fijnstof dan een lichtere benzine auto. Ook iets om over na te denken.revolution-nl schreef op zondag 5 juni 2022 @ 09:14:
Schone diesels bestaan niet.
Link: https://www.ad.nl/auto/oe...rbrandingsmotor~a3a0a107/
Sony 83A90J - B&O Beosound Stage - Mission 770 (wow!) - Dali Menuet SE - Dali 104 - Marantz Cinema 60, Lyngdorf TDAI-1120
Maar wat je over dat fijnstof vertelt is ook niet altijd waar.
Mijn huidige EV is niet zwaarder (de vorige woog zelfs nog minder) dan mijn laatste diesel.
En de banden zijn ook niet buitengewoon breed.
Rij altijd in de eco stand dus "sletig optrekken" hoort er ook niet bij.
En remmen doet het ding overwegend op de motor.
[ Voor 64% gewijzigd door IvoB2 op 04-01-2023 17:48 ]
Ik hoor wel eens vaker dat mensen liever geen energieproducent willen zijn. Liever minder dan meer zonnepanelenRol-Co schreef op zaterdag 4 juni 2022 @ 17:07:
Verbruik in ons all elektric huis voor mei.
[Afbeelding]
En voor het jaar alweer ruim in de min, afrekening komt in oktober.
[Afbeelding]
Maw, we mogen nog wel wat wilder doen met ons verbruik.
Is de stap van energieconsument > energieneutraal > energieproducent te groot ofzo
Het grote terugleververgoeding topic
Dat is het hier niet, ik heb nog een goedkoop contractje dus krijg er weinig voor, dan kan ik het beter gebruiken.Dre schreef op zondag 5 juni 2022 @ 11:16:
[...]
Ik hoor wel eens vaker dat mensen liever geen energieproducent willen zijn. Liever minder dan meer zonnepanelen
Is de stap van energieconsument > energieneutraal > energieproducent te groot ofzo
Het grote terugleververgoeding topic
Overstappen vanwege een hogere terugleververgoeding gaat me net wat te ver, dat komt vanzelf in oktober.
Noord-Oost-Zuid-West 11640Wp Totaal Live, Netduino advanced pv logging
En als straks de salderingsregeling wordt afgebouwd?Dre schreef op zondag 5 juni 2022 @ 11:16:
[...]
Ik hoor wel eens vaker dat mensen liever geen energieproducent willen zijn. Liever minder dan meer zonnepanelen
Is de stap van energieconsument > energieneutraal > energieproducent te groot ofzo
Het grote terugleververgoeding topic
Dan krijg je (bijna) niks meer voor je teveel opgewekte stroom.
Als je ze al lang hebt liggen is dat geen probleem, maar met de huidige prijzen voor installatie is de tvt al naar >10 jaar zonder rekening te houden met de afbouw salderingsregeling.
iPad Pro 12.9 | Sony 55A89 4K OLED Smart Android TV | Mobile: iPhone 8 Plus 64GB | Warmtepomp MHI SRC/SRK35ZS-W
Ik ben al 11 jaar geleden van energieconsument overgestapt naar energieneutraal dus dat is het issue niet.Dre schreef op zondag 5 juni 2022 @ 11:16:
Is de stap van energieconsument > energieneutraal > energieproducent te groot ofzo
Energieproducent hangt wel van veel meer factoren af dan PV plaatsen en je verbruik.
Niet iedereen heeft een goed georiënteerd dak zonder limiet.
Niet overal kan je een vast contract afsluiten met het jaar rond hoge terugleververgoedingen.
Niet iedereen is economisch gebaat bij hoge afname tarieven in de winter/ hoge injectievergoeding versus
lage afnametarieven in de zomer/hoge injectievergoeding.
Inzetten op langdurig hoge injectievergoedingen en/of blijvende salderingsregelingen is ook je mogelijkheden deels uit handen geven naar derde partijen.
De grootste zekerheid (maar ook niet 100%) heb je wanneer je inzet op alles zoveel mogelijk in eigen handen te houden en invloed van derden minimaliseren. Dan is het niet altijd nuttig veel meer te produceren dan je verbruikt. Je moet dan zien dat je genoeg productie hebt om de slechtste dagen te overbruggen.
Bijna niets? Met de teruggave energiebelasting zal het helemaal niets worden denk ik, anders heb je te weinig panelen gekocht.Van der Berg schreef op zaterdag 4 juni 2022 @ 22:55:
Wij hebben nog geen zonnepanelen hier. Deze komen er wel aan maar duurt nog wel eventjes. Als ik zonnepanelen heb, dan betaal ik bijna niets meer.
Noord-Oost-Zuid-West 11640Wp Totaal Live, Netduino advanced pv logging
Maar hoelang denk je dat die teruggave energiebelasting nog zal duren?Rol-Co schreef op zondag 5 juni 2022 @ 11:52:
[...]
Bijna niets? Met de teruggave energiebelasting zal het helemaal niets worden denk ik, anders heb je te weinig panelen gekocht.
iPad Pro 12.9 | Sony 55A89 4K OLED Smart Android TV | Mobile: iPhone 8 Plus 64GB | Warmtepomp MHI SRC/SRK35ZS-W
:strip_exif()/f/image/nqb6NiNlU3nx7DYaCOOMJnNz.jpg?f=fotoalbum_large)
/f/image/TAFjo32iIAvLh6ryU3FXAvjN.png?f=fotoalbum_large)
/f/image/WBmalNDH1KTNZtHuLFcb57xh.png?f=fotoalbum_large)
:strip_exif()/f/image/2xDykLrhJnJr7BKLPypl9Gtl.jpg?f=fotoalbum_large)
:strip_exif()/f/image/HzkEhVJFhdYdu2f7CLS3eseO.jpg?f=fotoalbum_large)
:strip_exif()/f/image/Pl9OHRUBrCuZD4E6jWv57mfM.jpg?f=fotoalbum_large)