2 HomeWizard PIB’s | 5400 wp | Homey Pro 2019 | Homey Pro 2023
Wat mogelijk kan helpen is @HomeWizard_NL taggen, die kijken nog wel eens mee. Mogelijk dat het dan sneller op de juiste plek komt.Olie_B_Bommel schreef op woensdag 18 maart 2026 @ 15:11:
[...]
Dat begrijp ik. Maar ik vroeg in eerste instantie of er meer mensen dit probleem hebben. En die zijn er, dus ik ga het weer bij HW proberen en val jullie er niet meer mee lastig.
We kunnen natuurlijk niet hard maken hoe de HW app/cloud het precies berekent.Olie_B_Bommel schreef op woensdag 18 maart 2026 @ 14:12:
[...]
Is dat wel zo wat je schrijft? Op 14 maart was de Standby-verbruik grafiek goed. De dag daarvoor en de dagen daarna niet. De PiB’s waren 100% geladen en hebben die nacht tot de volgende ochtend 7:05 ontladen. Toen waren ze leeg.
Anders dan hun eigen uitleg:
(https://helpdesk.homewiza...-de-sluipverbruik-grafiek)Hoe werkt de sluipverbruik-grafiek?
De grafiek wordt elke dag berekend op basis van je stroomverbruik tussen 00.00 en 06.00 uur. Op basis van deze periode schat de grafiek hoeveel stroom je apparaten die altijd aanstaan gedurende de rest van de dag verbruiken. De grafiek toont je normale stroomverbruik op de achtergrond, met daaroverheen het gedetecteerde sluipverbruik.
Wat ik je wel kan zeggen is dat ik een heel duidelijke relatie zie tussen meerdere uren na middernacht afgedekt door de batterij en 0,0 op de stand-by grafiek. (de verbruiksgrafiek toont ook rond de 0w-10w)
De 13e was niet zo'n denderende zonopwek-dag. Bij mij heeft de batterij de nacht/ochtend van 14e niet af kunnen dekken. De stand-by grafiek op de 14e klopte.
Donderdag de 12e was wel oké qua zon, de batterij zat vol, en de stand-by grafiek op de 13e 0,0.
Dit patroon is meerdere keren te zien.
Ik zie dit ook pas sinds Maart, maar daarvoor heb ik dit jaar nog geen nachten gezien met NOM door de batterij.Bovendien heb ik voorheen hier nooit last van gehad. Ik had altijd een goede grafiek.
Terugkijkend naar Augustus 2025, zie ik dat het toen nog wel werkte. Er is dus wel wat veranderd.
Toevoeging:
@HomeWizard_NL Via Wizzi is niet op een normale manier een bug of regressie te melden. De bot blijft -confidently wrong- een verhaal herhalen over "no data", dat sluipverbruik geen live grafiek is (nooit beweerd, ging de klacht niet over) en dat dit zeker geen bug is maar het resultaat van de P1-meter die langere tijd geen data zou doorsturen.
Lang verhaal kort: het lijkt er op dat er een regressie heeft plaatsgevonden.Voorheen werd er wél rekening gehouden met- en data gebruikt van de PIB in de berekening van het sluipverbruik. Nu toont sluipverbruik 0,0kWh op dagen waar de batterij 's nachts de meter op 0 houdt.
[ Voor 30% gewijzigd door Propheticus op 18-03-2026 17:52 ]
Ik heb dan wel anderen besteld (https://www.amazon.nl/dp/..._dt_b_fed_asin_title&th=1) maar dit past niet in een 2 din module. Wat doe ik fout?Caayn schreef op vrijdag 13 maart 2026 @ 08:42:
[...]
Een lost kastje, met exact de vereiste ruimte voor de kWh meter, kost ook nog eens geen drol.
Voor de 3fase kWh meter: https://www.sandervunderi...nkast-leeg-4-modules.html
Voor de 1fase kWh meter: https://www.sandervunderi...nkast-leeg-2-modules.html
Om het netjes te doen neem je er twee wartels bij maar dan nog blijft het geheel onder de €10,-. Het grootste probleem voor velen zal wel liggen aan het feit dat het eng is om met elektra kabels te werken. Als je niet weet wat je doet dan is het ook niet verstandig om dit zelf te doen en lopen de kosten al snel op als je iemand in moet schakelen.

Even gezellig kletsen? Check Alltalk.nl
Het door jou gekochte kastje is simpelweg te klein doordat de schroefgaten voor het kapje teveel ruimte in nemen. De kWh meters van homewizard zijn iets hoger dan reguliere automaten maar passen verder prima op een 2 module positie zolang er maar genoeg verticale ruimte is. Met 36mm breedte is de kWh meter exact twee modules breed.knorde schreef op woensdag 18 maart 2026 @ 18:33:
[...]
Ik heb dan wel anderen besteld (https://www.amazon.nl/dp/..._dt_b_fed_asin_title&th=1) maar dit past niet in een 2 din module. Wat doe ik fout?
[Afbeelding]
[Afbeelding]
[ Voor 4% gewijzigd door Caayn op 18-03-2026 19:30 ]
Heb je ook enig idee welke 2 module kast wel geschikt is?Caayn schreef op woensdag 18 maart 2026 @ 19:27:
[...]
Het door jou gekochte kastje is simpelweg te klein doordat de schroefgaten voor het kapje teveel ruimte in nemen. De kWh meters van homewizard zijn iets hoger dan reguliere automaten maar passen verder prima op een 2 module positie zolang er maar genoeg verticale ruimte is.
Even gezellig kletsen? Check Alltalk.nl
Bijvoorbeeld deze: https://www.elektramat.nl...odules-ip30-95x140x83-mm/
[ Voor 17% gewijzigd door dhrto op 18-03-2026 19:39 ]
Wil je graag een deurtje en meer ruimte voor de kabels zou je kunnen kiezen voor de Hager tegenhanger (deurtje los bij bestellen!). Hier zou voldoende ruimte (rondom de automaat) in moeten zijn om de kabels aan te sluiten. Deze Hager is met 160mm hoog, 4cm ruimer in de hoogte dan jouw kastje en 2cm ruimer dan het eerder door mij gelinkte ABB kastje.knorde schreef op woensdag 18 maart 2026 @ 19:29:
[...]
Heb je ook enig idee welke 2 module kast wel geschikt is?
https://www.sandervunderi...roepenkast-2-modules.html
https://www.sandervunderi...roepenkast-2-modules.html
Maar wat dhrto wel terecht zegt wil je eenvoudig aansluiten en niet prutsen dan is een 4 module kast makkelijker.
Ter illustratie voor de grotere hoger, een gewone automaat (hoofdschakelaar) naast een homewizard kWh meter. Drie fase uitvoering maar de hoogte van de enkel fase variant is gelijk.
[ Voor 5% gewijzigd door Caayn op 18-03-2026 19:58 ]
Klopt, dat was bij mij ook zo. Het lijkt er dus inderdaad op dat er in de berekening van de Standby-grafiek iets is veranderd dat met en het ontladen van de batterijen als die de nacht wel doorkomen geen rekening wordt gehouden, wat voorheen (in 2025) wel gebeurde.@HomeWizard_NL klopt dat is dat veranderd? Als dat zo is, lijkt mij dat niet correct.Propheticus schreef op woensdag 18 maart 2026 @ 17:16:
[...]
De 13e was niet zo'n denderende zonopwek-dag. Bij mij heeft de batterij de nacht/ochtend van 14e niet af kunnen dekken. De stand-by grafiek op de 14e klopte.
2 HomeWizard PIB’s | 5400 wp | Homey Pro 2019 | Homey Pro 2023
Ik ben het helemaal met je eens, zojuist deze bij de bouwmarkt opgehaald.dhrto schreef op woensdag 18 maart 2026 @ 19:33:
Ik zou je adviseren om een 4 module kastje te kopen voor de kWh meter. Je moet de aansluitdraden ook nog namelijk kwijt en de enigszins vreemde aansluitwijze / "pin-out" van de kWh meter helpt niet daarin. Met 4 module breed heb je links en rechts ruimte hiervoor.
Bijvoorbeeld deze: https://www.elektramat.nl...odules-ip30-95x140x83-mm/
Morgen bij daglicht alles installeren.
Even gezellig kletsen? Check Alltalk.nl
/f/image/HR3A1XWiEEXazoxD5qtb7VwT.png?f=fotoalbum_large)
Ik werk van 07:00 tot 15:00 en zie die dag en in de periode dat ik werk een idioot hoog verbruik. Ik heb alleen een koelkast, tv/revceiver setup in standby, en wat andere rotzooi die ongeveer 100-150 watt verbruikt over de hele dag. Een normaal beeld, maar nu zie ik in de ochtend op een gegeven ogenblik zelfs een verbruik van 1.5kw, slaat helemaal nergens op. Wat mij opvalt, elke keer als ik dit verschijnsel zie, is dat het hoge verbruik in de ochtend hele grote overeenkomsten heeft met de opgewekte energie uit mijn zonnepanelen.
De home assistant app laat hele andere cijfers zien die veel meer op de werkelijkheid lijken:
/f/image/IVs20U8MVZDquLSGWpyik74x.png?f=fotoalbum_large)
Wat zie ik hier over het hoofd?
Schopje naar het grote topic gezien het er daar al even over gaat.
[ Voor 2% gewijzigd door Septillion op 18-03-2026 21:25 ]
De buren die je stopcontact buiten gebruiken?Martijn-V4 schreef op woensdag 18 maart 2026 @ 20:46:
Afgelopen maandag, wel vaker overigens, zie ik dit "verschijnsel" in de homewizard app op mijn telefoon/mac:
[Afbeelding]
Ik werk van 07:00 tot 15:00 en zie die dag en in de periode dat ik werk een idioot hoog verbruik. Ik heb alleen een koelkast, tv/revceiver setup in standby, en wat andere rotzooi die ongeveer 100-150 watt verbruikt over de hele dag. Een normaal beeld, maar nu zie ik in de ochtend op een gegeven ogenblik zelfs een verbruik van 1.5kw, slaat helemaal nergens op. Wat mij opvalt, elke keer als ik dit verschijnsel zie, is dat het hoge verbruik in de ochtend hele grote overeenkomsten heeft met de opgewekte energie uit mijn zonnepanelen.
De home assistant app laat hele andere cijfers zien die veel meer op de werkelijkheid lijken:
[Afbeelding]
Wat zie ik hier over het hoofd?
[mbr]Schopje naar het grote topic gezien het er daar al even over gaat.[/]
77 kWh EV | 3,38 kWp SolarEdge SE3000 | 2x Technaxx 300W Solar | Drie HomeWizard PiBs | LG 3,5 kW Standaard Plus | 100 liter QH Boiler
Ik heb inderdaad buiten een stopcontact zitten maar daar staat geen spanning op tenzij ik mijn motor in de voortuin aan het opladen ben. Ik kan de spanning middels een schakelaar van het stopcontact halen en geloof mij vandaag stond er geen prik op het stopcontact.TFX77 schreef op woensdag 18 maart 2026 @ 21:30:
[...]
De buren die je stopcontact buiten gebruiken?
Geen kokend water kraan? Boiler? Hele oude koelkast of vriezer? PiB die aan het laden is?Martijn-V4 schreef op woensdag 18 maart 2026 @ 21:35:
[...]
Ik heb inderdaad buiten een stopcontact zitten maar daar staat geen spanning op tenzij ik mijn motor in de voortuin aan het opladen ben. Ik kan de spanning middels een schakelaar van het stopcontact halen en geloof mij vandaag stond er geen prik op het stopcontact.
77 kWh EV | 3,38 kWp SolarEdge SE3000 | 2x Technaxx 300W Solar | Drie HomeWizard PiBs | LG 3,5 kW Standaard Plus | 100 liter QH Boiler
Geen kokend water kraan, geen boiler, koelkast/vriezer is van Bosch en nog geen jaar oud, ook geen PiB. Enige wat hier standby staat als ik niet thuis ben is het volgende:TFX77 schreef op woensdag 18 maart 2026 @ 21:45:
[...]
Geen kokend water kraan? Boiler? Hele oude koelkast of vriezer? PiB die aan het laden is?
- Mac Studio
- Monitor
- 3 netgear switches
- Fritz!Box 5690 Pro
- Intel mac mini in de meterkast
- Siglent digitale multimeter
- Een magsafe lader naast mijn bed voor mijn iphone
- LG Oled TV en Denon receiver
- Bosch koelkast
- Bosch wasmachine
- Bosch wasdroger
- Als er voldoende zon is een GoodWe 2000XS inverter
Alle apparatuur, m.u.v. de inverter, staat standby als ik er niet ben dus ook de wasmachine en de wasdroger.
Ik snap er geen donder van, twee weken terug ook al eens iets dergelijks gezien:
/f/image/bSi6c0uxH71jqL4Quj8TFpb2.png?f=fotoalbum_large)
Ik ben op woensdag echt niet thuis tussen 07:00 en 15:00, ik woon alleen en heb geen huisdieren. Witgoed staat nooit aan als ik niet thuis ben. Ik vind het heel apart dat de grafiek voor het verbruik uit het net er bijna, qua vorm, er hetzelde uitziet als de grafiek van de opgewekte stroom. Ik zie dit verschijnsel nu regelmatig sinds halverwege februari. Voor dezelfde dag ziet het er in home assistant als volgt uit:
/f/image/rE7ij6dfRJjKhGtK5uHNl3xB.png?f=fotoalbum_large)
Er klopt regelmatig helemaal niets van de grafieken in homewizard.
Als ik bij Vattenfall mijn verbruik en opwek bekijk zie ik dit en die cijfers kloppen wel, alleen de grafieken in homewizard absoluut niet.
/f/image/oxsF26HjKBq8MNmN6udiL9K7.png?f=fotoalbum_large)
Op zich lig ik niet wakker van die funky grafieken maar het raakt kant noch wal en dan heb ik het nog niet over het feit dat ik 1 euro per maand betaal voor functionaliteit die niet werkt (API GoodWe inverters) maar daar gaat het nu niet over.
[ Voor 14% gewijzigd door Martijn-V4 op 18-03-2026 22:12 ]
Dit zou verklaren waarom er met de zon meelopend verbruik wordt gezien. Je telt 2x inkomend maar de P1 ziet maar 1x overschot teruggeleverd worden > de rest zal dan wel verbruikt zijn.
Verklaart ook waarom je (met het blote oog) meer dan 2500W opwekt terwijl je maar een 2000W omvormer hebt. Zou niet moeten kunnen.
Bedoel je de koppeling in homewizard? Ik heb daar inderdaad een homewizard 1-fase kwh meter tussen de panelen en het net zitten, ook is de goodwe omvormer toegevoegd aan homewizard. Beide meten inderdaad dezelfde 6 panelen. Vreemde is dat steeds incidenten zijn er is niet elke dag sprake van dit probleem. De communicatie tussen de goodwe api en homewizard is ook bij tijd en wijle een hit and miss, wellicht dat het probleem hierdoor veroorzaakt word.Propheticus schreef op donderdag 19 maart 2026 @ 07:56:
@Martijn-V4 Je hebt niet toevallig zowel een omvormer koppeling & en een kWh-meter die dezelfde set zonnepanelen meten?
Dit zou verklaren waarom er met de zon meelopend verbruik wordt gezien. Je telt 2x inkomend maar de P1 ziet maar 1x overschot teruggeleverd worden > de rest zal dan wel verbruikt zijn.
Verklaart ook waarom je (met het blote oog) meer dan 2500W opwekt terwijl je maar een 2000W omvormer hebt. Zou niet moeten kunnen.
[ Voor 7% gewijzigd door Martijn-V4 op 19-03-2026 08:43 ]
De koppeling er z.s.m. uit gooien als je er een echte kWh-meter tussen hebt zitten.
vw id.7 tourer pro s | evcc | holtkamper aero | fiscalist & prutser
Duidelijk, ik heb de GoodWe omvormer verwijderd in homewizard, eens kijken of het probleem wegblijft.JanHenk schreef op donderdag 19 maart 2026 @ 08:45:
@Martijn-V4 Waarom beide?
De koppeling er z.s.m. uit gooien als je er een echte kWh-meter tussen hebt zitten.
Dank dat je de moeite neemt. Ik heb (ook hier al eerder gemeld) hetzelfde probleem. Afwisselend dagen met juiste grafiek en dagen met foute waarden voor het standby verbruik.Olie_B_Bommel schreef op woensdag 18 maart 2026 @ 15:11:
[...]
Dat begrijp ik. Maar ik vroeg in eerste instantie of er meer mensen dit probleem hebben. En die zijn er, dus ik ga het weer bij HW proberen en val jullie er niet meer mee lastig.
Het gebrek aan meerdere meldingen hierover is denk ik meer het gevolg van het niet gebruiken van deze grafiek door velen. Een EV schijnt overigens een notoire verstoorder te zijn bij 's nachts opladen. Maar die heb ik niet.
Ik ben ook benieuwd of er mensen zonder thuisaccu dit verschijnsel zien.
PVoutput / PVoutput-live 1830 Wp op zuidoost 135º en 22º dakhelling in Z.O.-Brabant / 1 x Homewizard PiB
Dat komt dan waarschijnlijk omdat de Goodwe koppeling vaak niet werkt > zie je het probleem van dubbel tellen niet.Martijn-V4 schreef op donderdag 19 maart 2026 @ 08:41:
[...]
Bedoel je de koppeling in homewizard? Ik heb daar inderdaad een homewizard 1-fase kwh meter tussen de panelen en het net zitten, ook is de goodwe omvormer toegevoegd aan homewizard. Beide meten inderdaad dezelfde 6 panelen. Vreemde is dat steeds incidenten zijn er is niet elke dag sprake van dit probleem. De communicatie tussen de goodwe api en homewizard is ook bij tijd en wijle een hit and miss, wellicht dat het probleem hierdoor veroorzaakt word.
Je hebt deze koppeling niet nodig als je een kWhmeter gebruikt, dus gooi hem er uit.
Al. 😉Propheticus schreef op donderdag 19 maart 2026 @ 12:08:
[...]
Dat komt dan waarschijnlijk omdat de Goodwe koppeling vaak niet werkt > zie je het probleem van dubbel tellen niet.
Je hebt deze koppeling niet nodig als je een kWhmeter gebruikt, dus gooi hem er uit.
Eindresultaat (het is toch nog een andere geworden):knorde schreef op woensdag 18 maart 2026 @ 20:06:
[...]
Ik ben het helemaal met je eens, zojuist deze bij de bouwmarkt opgehaald.
Morgen bij daglicht alles installeren.
[Afbeelding]

Even gezellig kletsen? Check Alltalk.nl
Ziet er netjes uit.knorde schreef op donderdag 19 maart 2026 @ 14:53:
[...]
Eindresultaat (het is toch nog een andere geworden):
[Afbeelding]
[Afbeelding]
Alleen als ik de specificaties lees van de kookgroep is deze niet geschikt voor meerdere adders onder de klemmen.
https://asset.eezybridge....a6/datasheet_85003000.pdf
Bedankt!mike123 schreef op donderdag 19 maart 2026 @ 20:58:
[...]
Ziet er netjes uit.
Alleen als ik de specificaties lees van de kookgroep is deze niet geschikt voor meerdere adders onder de klemmen.
https://asset.eezybridge....a6/datasheet_85003000.pdf
Waar zitten meerdere aders onder de klemmen?
Even gezellig kletsen? Check Alltalk.nl
Dat witte blokje lijkt bij die zwarte ader onder te zitten. En die gaat ook weer naar de 2e aansluiting.Maar kan het ook mis hebben.knorde schreef op donderdag 19 maart 2026 @ 21:04:
[...]
Bedankt!
Waar zitten meerdere aders onder de klemmen?
En volgens mij moet er ook een brug over beide switchesmike123 schreef op donderdag 19 maart 2026 @ 20:58:
[...]
Ziet er netjes uit.
Alleen als ik de specificaties lees van de kookgroep is deze niet geschikt voor meerdere adders onder de klemmen.
https://asset.eezybridge....a6/datasheet_85003000.pdf
Dacht dat die er wel op zat. Ik had ingezoomd op de foto.BGFG schreef op donderdag 19 maart 2026 @ 21:40:
[...]
En volgens mij moet er ook een brug over beide switches
Maar kan ernaast zitten
mike123 schreef op donderdag 19 maart 2026 @ 21:15:
[...]
Dat witte blokje lijkt bij die zwarte ader onder te zitten. En die gaat ook weer naar de 2e aansluiting.Maar kan het ook mis hebben.
BGFG schreef op donderdag 19 maart 2026 @ 21:40:
[...]
En volgens mij moet er ook een brug over beide switches
Ik heb aan het kookgroep gedeelte niks veranderd, en dat is destijds door een erkende elektricien geplaatst.mike123 schreef op donderdag 19 maart 2026 @ 23:23:
[...]
Dacht dat die er wel op zat. Ik had ingezoomd op de foto.
Maar kan ernaast zitten
Ik kan niet beoordelen of dat nu allemaal volgens de regels is maar het is wel een erkende elektricien geweest.
Even gezellig kletsen? Check Alltalk.nl
Op de foto lijkt het namelijk of er 2 draden of in ieder geval een ader en een koppelstrip in 1 aansluiting zit. En volgens de specs mag dat niet.knorde schreef op vrijdag 20 maart 2026 @ 07:29:
[...]
[...]
[...]
Ik heb aan het kookgroep gedeelte niks veranderd, en dat is destijds door een erkende elektricien geplaatst.
Ik kan niet beoordelen of dat nu allemaal volgens de regels is maar het is wel een erkende elektricien geweest.
Maar de ene gecertificeerde electricien is de andere niet.
Sinds 6 maart hebben wij hier 2 thuisbatterijen staan die aangesloten zijn via 2 kwh meters van Homewizard. Via de app kan ik precies zien wat er in en eruit gaat etc. Ook staat het Tibber tarief voor leveren en terugleveren goed in de app. Het totale tarief op een dag, week of maand klopt dan ook. Toch zie ik bij de bedragen die in de app bij de batterijen staan dat het maandbedrag niet klopt tov wat hij per dag aangeeft.
Dit is wat de app per dag aangeeft in euro's:
| datum | Batterij 1 | Batterij 2 |
| 6-3 | -0.16 | -0.14 |
| 7-3 | -1.17 | -1.26 |
| 8-3 | -0.06 | -0.08 |
| 9-3 | -1.38 | -1.37 |
| 10-3 | -0.1 | -0.09 |
| 11-3 | 0.66 | 0.59 |
| 12-3 | -0.69 | -0.72 |
| 13-3 | -0.85 | -0.81 |
| 14-3 | -0.02 | -0.01 |
| 15-3 | -0.34 | -0.31 |
| 16-3 | -0.43 | -0.44 |
| 17-3 | -0.55 | -0.67 |
| 18-3 | -0.62 | -0.62 |
| 19-3 | -1.49 | -1.41 |
| Totaal | -7.2 | -7.34 |
Maar als ik op maand klik staat er: Batterij 1: € 5,38 en Batterij 2: € 5,71. Beide dus positief. Je zou toch verwachten dat het maand bedrag een optelsom is van alle dagen in die maand bij elkaar op?
Van 1 tot 6 maart hebben de kwh meters niets gedaan.
Zou het zoiets stoms kunnen zijn als dat er wordt gerekend met een maandgemiddelde van het dynamische tarief?
0.259€ x 50kWh opladen - 0.259€ x 35kWh ontladen komt bij mij uit op zo'n 3.89€
Dat klopt en dat mag niet volgens de specs. Die kookgroep is trouwens sowieso slordig gemonteerd. Er is ook blank koper zichtbaar. En ik neem wel aan dat dat geen flex draad is anders had er een adereindhuls gebruikt moeten worden. En een brug is echt verplicht: je moet in ëén handeling beide “fases” kunnen uitzettenmike123 schreef op vrijdag 20 maart 2026 @ 07:37:
[...]
Op de foto lijkt het namelijk of er 2 draden of in ieder geval een ader en een koppelstrip in 1 aansluiting zit. En volgens de specs mag dat niet.
Maar de ene gecertificeerde electricien is de andere niet.
Maar we gaan teveel offtopic….
Het maakt niet uit of ik de MID meter op zonnapenalen/batterij/hoofdaansluiting zet, er wordt duidelijk zichtbaar in de app energie teruggeleverd, maar het blijft €0
Dit is met een dynamisch contract waarbij bij de tarieven gewoon tarief en vergoeding staat. Dat is toch vreemd? Als er energie getrokken wordt staat er wel gewoon de kosten bij, gebaseerd op de dynamische tarieven.
Ampera-e (60kWh) -> (66kWh)
Een MID meter houd geen rekening met prijzen. Het houd alleen bij hoeveel kWh je verbruikt of teruglevert.!null schreef op zaterdag 21 maart 2026 @ 22:03:
Klopt het dat je op een MID meter (3 fase in mijn geval), geen opbrengst in euro's kan zien?
Het maakt niet uit of ik de MID meter op zonnapenalen/batterij/hoofdaansluiting zet, er wordt duidelijk zichtbaar in de app energie teruggeleverd, maar het blijft €0
Dit is met een dynamisch contract waarbij bij de tarieven gewoon tarief en vergoeding staat. Dat is toch vreemd? Als er energie getrokken wordt staat er wel gewoon de kosten bij, gebaseerd op de dynamische tarieven.
Software van bv de energiemaatschappij houd bij wanneer je hoeveel gebruikt en hanteert de prijs die op die momenten geld.
Op een kWh meter in de meterkast zie je ook niet wat het gekost heeft.
Oh ik heb het niet duidelijk opgeschreven. Het zijn de HomeWizard kWh meters. Die dus wel kosten op dynamisch contract laten zien, maar geen opbrengst. Ik zal het even verduidelijken.mike123 schreef op zaterdag 21 maart 2026 @ 22:45:
[...]
Een MID meter houd geen rekening met prijzen. Het houd alleen bij hoeveel kWh je verbruikt of teruglevert.
Software van bv de energiemaatschappij houd bij wanneer je hoeveel gebruikt en hanteert de prijs die op die momenten geld.
Op een kWh meter in de meterkast zie je ook niet wat het gekost heeft.
[ Voor 3% gewijzigd door !null op 21-03-2026 22:50 ]
Ampera-e (60kWh) -> (66kWh)
Hier vast contract en 1-fase kWh-meter, en hier wel kosten/opbrengst. Misschien is het anders bij dynamisch. Staat er iets over op de Homewizard pagina?!null schreef op zaterdag 21 maart 2026 @ 22:03:
Klopt het dat je op een HomeWizard kWh MID meter (3 fase in mijn geval), geen opbrengst in euro's kan zien?
Het maakt niet uit of ik de MID meter op zonnapenalen/batterij/hoofdaansluiting zet, er wordt duidelijk zichtbaar in de app energie teruggeleverd, maar het blijft €0
Dit is met een dynamisch contract waarbij bij de tarieven gewoon tarief en vergoeding staat. Dat is toch vreemd? Als er energie getrokken wordt staat er wel gewoon de kosten bij, gebaseerd op de dynamische tarieven.
Over die foute standby grafieken:Olie_B_Bommel schreef op woensdag 18 maart 2026 @ 15:27:
[...]
Als ik hier positeif nieuws over heb, dan zal ik dat met jullie delen.
Ik heb me op deze zonnige morgen maar even door Wizzi heen geworsteld en na een kwartiertje de optie "bel mij" kunnen kiezen. We wachten even de werkdagen af.
PVoutput / PVoutput-live 1830 Wp op zuidoost 135º en 22º dakhelling in Z.O.-Brabant / 1 x Homewizard PiB
Ik merk dat met het profiel "batterij" de grafiek voor stroomgebruik en zelfvoorzienend niet klopt, maar wanneer ik voor "zonnepanelen" kies dit ook niet klopt.
Welke gebruiken jullie hier voor?
https://helpdesk.homewiza...zien-in-de-homewizard-app
Probleem inderdaad opgelost met het verwijderen van de GoodWe inverter in Homewizard ;-)JanHenk schreef op donderdag 19 maart 2026 @ 08:45:
@Martijn-V4 Waarom beide?
De koppeling er z.s.m. uit gooien als je er een echte kWh-meter tussen hebt zitten.
Ik was van plan om maandag en dus niet in het weekend weer met Wizzi te gaan stoeien.henkzelf schreef op zondag 22 maart 2026 @ 08:32:
[...]
Over die foute standby grafieken:
Ik heb me op deze zonnige morgen maar even door Wizzi heen geworsteld en na een kwartiertje de optie "bel mij" kunnen kiezen. We wachten even de werkdagen af.
[Afbeelding]
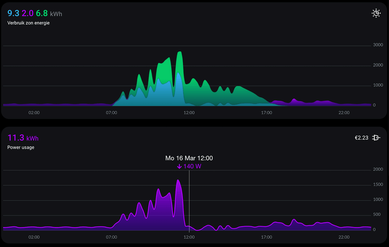
Als ik per dag kijk geeft alleen woensdag 11 maart, donderdag 12 maart en zaterdag 14 maart een goede standby grafiek. Alle overige dagen van de week niet. De week grafiek bij mij klopt niet met de dag grafieken en ziet er ook anders uit dan bij jou.
Nu blijkt dat vrijdag 13 maart er bijna geen zon was en de batterijen al om 20:30 uur leeg waren. Dus de nacht van 13 op 14 maart is er stroom van het net afgenomen. Alle andere dagen van de week waren heel zonnig en hebben de batterijen dus de hele nacht tot in de ochtend nom gedraaid. Er zat ‘s-ochtends zelfs nog 15% lading in, toen ze weer gingen laden.
Het lijkt er dus op dat als er ‘s-nachts nom gedraaid wordt, dat het dan fout gaat met de berekining van de standby grafiek.
Edit: de week grafiek klopt wel met de dag grafiek. Had week grafiek deze week gekeken, maar moet natuurlijk vorige week zijn.
[ Voor 4% gewijzigd door Olie_B_Bommel op 22-03-2026 11:16 ]
2 HomeWizard PIB’s | 5400 wp | Homey Pro 2019 | Homey Pro 2023
- Taro
- Registratie: September 2000
- Niet online
Ik had destijds een issue met zowel Energy Sockets als mijn 3-fase kWh-meter, de dag, week en maandgrafieken klopten, maar de jaargrafiek week af. Toen bleek dat HomeWizard salderen toepaste op stekkers en kWh-metersPakhaas schreef op vrijdag 20 maart 2026 @ 10:41:
Ik heb een vraag over de kwh meter icm een thuisbatterij. Voordat ik de vraag bij Homewizard voor ga leggen vraag ik het hier even.
Sinds 6 maart hebben wij hier 2 thuisbatterijen staan die aangesloten zijn via 2 kwh meters van Homewizard. Via de app kan ik precies zien wat er in en eruit gaat etc. Ook staat het Tibber tarief voor leveren en terugleveren goed in de app. Het totale tarief op een dag, week of maand klopt dan ook. Toch zie ik bij de bedragen die in de app bij de batterijen staan dat het maandbedrag niet klopt tov wat hij per dag aangeeft.
Dit is wat de app per dag aangeeft in euro's:Dan zou je verwachten dat als ik op maand klik dat er dan staat bij batterij 1 -€ 7,20 en bij batterij 2 -€ 7,34
datum Batterij 1 Batterij 2 6-3 -0.16 -0.14 7-3 -1.17 -1.26 8-3 -0.06 -0.08 9-3 -1.38 -1.37 10-3 -0.1 -0.09 11-3 0.66 0.59 12-3 -0.69 -0.72 13-3 -0.85 -0.81 14-3 -0.02 -0.01 15-3 -0.34 -0.31 16-3 -0.43 -0.44 17-3 -0.55 -0.67 18-3 -0.62 -0.62 19-3 -1.49 -1.41 Totaal -7.2 -7.34
Maar als ik op maand klik staat er: Batterij 1: € 5,38 en Batterij 2: € 5,71. Beide dus positief. Je zou toch verwachten dat het maand bedrag een optelsom is van alle dagen in die maand bij elkaar op?
Van 1 tot 6 maart hebben de kwh meters niets gedaan.
Zou dat het mogelijk kunnen zijn?
iotdomotica.nl | Replace fear of the unknown with curiosity | 64 kWh thuisaccu | Tesla Model Y LR & Model 3 SR+ | 11.460 Wp
Ja het is heel vreemd. Want op dagniveau lijkt het te kloppen met het dynamische tarief. Op weekniveau klopt er alweer niks van en op maand niveau lijkt hij qua tarief alleen maar op te tellen wat er in de batterij is gegaan, maar niet het terugleveren.Taro schreef op zondag 22 maart 2026 @ 23:35:
[...]
Ik had destijds een issue met zowel Energy Sockets als mijn 3-fase kWh-meter, de dag, week en maandgrafieken klopten, maar de jaargrafiek week af. Toen bleek dat HomeWizard salderen toepaste op stekkers en kWh-metersNa mijn toelichting waarom dat fout was en alleen op de hoofdaansluiting hoorde te gebeuren heb ik nooit meer iets gehoord.
Zou dat het mogelijk kunnen zijn?
- Taro
- Registratie: September 2000
- Niet online
Je kunt slimme stekkers en kWh-meters een profiel geven, bijv. Batterij, dan wordt er ook rekening gehouden met terugleveren. Wat heb je daar ingesteld?Pakhaas schreef op maandag 23 maart 2026 @ 09:49:
[...]
Ja het is heel vreemd. Want op dagniveau lijkt het te kloppen met het dynamische tarief. Op weekniveau klopt er alweer niks van en op maand niveau lijkt hij qua tarief alleen maar op te tellen wat er in de batterij is gegaan, maar niet het terugleveren.
iotdomotica.nl | Replace fear of the unknown with curiosity | 64 kWh thuisaccu | Tesla Model Y LR & Model 3 SR+ | 11.460 Wp
Het profiel stel je in bij apparaten niet in grafiek
Ryzen 5950x + 32GB GSKILL @3600 op Rog Strix Gaming E x570 + Asrock Phantom Gaming 6800XT+ Gigabyte Aorus FV43U Zwart + DS1621+ + DS414 + MacbookPro 16" 2021 + Mac Mini M4 Pro + Tesla MY RWD 2023 BYD
Bij apparaten staat ook profiel: batterij.winwiz schreef op maandag 23 maart 2026 @ 10:25:
[...]
Het profiel stel je in bij apparaten niet in grafiek
Als je de NOM batterij namelijk oplaadt met overtollige zonne-energie, dan 'kost' dat je wat je zou hebben verdiend met terugleveren aan het net. Wanneer de batterij ontlaadt bespaart dat je kosten die je zou hebben betaald bij afname van het net. Die rekensom is dus ook net anders dan een willekeurige andere verbruiker.
Ik heb terug geschreven dat dat niet juist is en ook nooit zo was en gevraagd een mens te spreken.
Resultaat was dat er per e-mail contact wordt opgenomen.
Dus afwachten maar en wordt vervolgt.
2 HomeWizard PIB’s | 5400 wp | Homey Pro 2019 | Homey Pro 2023
gedoe met de sluipverbruik is al zo oud als die functie.Olie_B_Bommel schreef op maandag 23 maart 2026 @ 13:04:
@henkzelf Ik heb met Wizi gechat. Die blijft beweren dat de standby-verbruik grafiek goed is en dat als de batterijen in de nacht stroom leveren het klopt dat het standby-verbruik dan 0 is.
Ik heb terug geschreven dat dat niet juist is en ook nooit zo was en gevraagd een mens te spreken.
Resultaat was dat er per e-mail contact wordt opgenomen.
Dus afwachten maar en wordt vervolgt.
je ervaart nu problemen met een batterij dat je sluipverbruik 0 is
de andere kant van die medaille bestaat ook: je laad snacht je auto op en ineens is de sluipverbruik hoger dan je totale verbruik op een dag, ook een situatie die niet zou mogen kunnen..
zie o.a.:
Toby-Wan in "HomeWizard Energy - De modulaire WiFi P1 meter"
Toby-Wan in "HomeWizard Energy - De modulaire WiFi P1 meter"
WP: Quatt Mono (v1) + 3kW BUH (DIY), SWW: E-boiler 250L, gasloos okt'25, PV: 6040 Wp ZW/NO (SE3000H, Enphase IQ8, APsystems), 1x HW PIB 2.7 kWh
Mee eens, dat moet inderdaad ook niet kunnen. Het sluipverbruik kan onmogelijk hoger zijn dan het totale gebruik.Toby-Wan schreef op maandag 23 maart 2026 @ 14:12:
[...]
gedoe met de sluipverbruik is al zo oud als die functie.
je ervaart nu problemen met een batterij dat je sluipverbruik 0 is
de andere kant van die medaille bestaat ook: je laad snacht je auto op en ineens is de sluipverbruik hoger dan je totale verbruik op een dag, ook een situatie die niet zou mogen kunnen..
zie o.a.:
Toby-Wan in "HomeWizard Energy - De modulaire WiFi P1 meter"
Toby-Wan in "HomeWizard Energy - De modulaire WiFi P1 meter"
2 HomeWizard PIB’s | 5400 wp | Homey Pro 2019 | Homey Pro 2023
Dat kan die app toch helemaal niet weten in de ochtend?Olie_B_Bommel schreef op maandag 23 maart 2026 @ 15:49:
[...]
Mee eens, dat moet inderdaad ook niet kunnen. Het sluipverbruik kan onmogelijk hoger zijn dan het totale gebruik.
De stand by wordt berekend over 6 uren in de nacht omdat dat voor de meeste mensen representatief is.
Wanneer je in de nacht juist meer afneemt (van de energieleverancier), of juist minder door bijvoorbeeld gebruik van batterijen, dan kan de app dat nooit weten. Misschien dicht je teveel intelligentie toe aan een rekensommetje in een app.
Hoe moet zo'n app bijvoorbeeld uitrekenen wat jouw stand by verbruik is terwijl je een batterij gebruikt die afname terugbrengt naar bijna 0?
Ik denk dat ze uit gaan van de p1 waarde en dat het algoritme er misschien voor zorgt dat uitschieters niet worden meegenomen, zoiets?
Wanneer je wil weten wat je verbruik exclusief batterij was kan je ook kijken naar wat de batterij over die 6 uur ontlaadde om het verbruik naar rond de 0 te brengen?
Ik heb ondertussen voorbeelden van goede en verkeerde dagen (met afdekking batterij) gedeeld met iemand van de service desk + eenzelfde scenario dat in 2025 met batterij nog wel goed ging. De informatie is doorgezet naar collega's van een andere afdeling.Olie_B_Bommel schreef op maandag 23 maart 2026 @ 13:04:
@henkzelf Ik heb met Wizi gechat. Die blijft beweren dat de standby-verbruik grafiek goed is en dat als de batterijen in de nacht stroom leveren het klopt dat het standby-verbruik dan 0 is.
Ik heb terug geschreven dat dat niet juist is en ook nooit zo was en gevraagd een mens te spreken.
Resultaat was dat er per e-mail contact wordt opgenomen.
Dus afwachten maar en wordt vervolgt.
@Olie_B_Bommel Hier idem nadat Wizzi ook eerder beweerde dat het best wel eens nul kon zijn.Propheticus schreef op maandag 23 maart 2026 @ 16:48:
[...]
Ik heb ondertussen voorbeelden van goede en verkeerde dagen (met afdekking batterij) gedeeld met iemand van de service desk + eenzelfde scenario dat in 2025 met batterij nog wel goed ging. De informatie is doorgezet naar collega's van een andere afdeling.
Mailcontact met screenshots en aanvullende data loopt.
Het ligt bij mij overigens niet aan de app update die ik op 2 maart installeerde (naar 2.2.0). Sinds vrijdag 27 februari (week 9) krijg ik niet een kloppende standby verbruiksreportage en grafiek. Het varieert van 1 dag per week tot soms wel 6 dagen.
We wachten de reacties af.
PVoutput / PVoutput-live 1830 Wp op zuidoost 135º en 22º dakhelling in Z.O.-Brabant / 1 x Homewizard PiB
Dat kunnen ze weten omdat de batterij ook van HW is en de waardes bekend zijn in de app.Sjamo schreef op maandag 23 maart 2026 @ 15:58:
[...]
..
Wanneer je in de nacht juist meer afneemt (van de energieleverancier), of juist minder door bijvoorbeeld gebruik van batterijen, dan kan de app dat nooit weten. Misschien dicht je teveel intelligentie toe aan een rekensommetje in een app.
Hoe moet zo'n app bijvoorbeeld uitrekenen wat jouw stand by verbruik is terwijl je een batterij gebruikt die afname terugbrengt naar bijna 0?
..
Rekensom is dan afname van net + levering door batterij. Dit ging in Aug 2025 nog wel goed. Zelfs als de batterij de P1 meter in de hele nacht tot voorbij 07:00 op 0 hield.
Klopt helemaal. Dat was bij mij ook zo.Propheticus schreef op maandag 23 maart 2026 @ 17:04:
[...]
Dat kunnen ze weten omdat de batterij ook van HW is en de waardes bekend zijn in de app.
Rekensom is dan afname van net + levering door batterij. Dit ging in Aug 2025 nog wel goed. Zelfs als de batterij de P1 meter in de hele nacht tot voorbij 07:00 op 0 hield.
2 HomeWizard PIB’s | 5400 wp | Homey Pro 2019 | Homey Pro 2023
- Taro
- Registratie: September 2000
- Niet online
Ik heb ze hier beide, behalve het kunnen doorlussen van de Homey en dat ie er mooier uitziet: Welke verschillen hoop je dat HomeWizard gaat oplossen in een v2?Raoul.TLS schreef op maandag 23 maart 2026 @ 19:57:
Nou had een P1 meter van HomeWizard zat bij mijn SolisCloud thuis Baterij. Dacht vervang hem voor een van homey die veel meer kan. Dat klopt ook . Maar thuis Baterij kan alleen met HomeWizard communiceren. Dus nu zit ik er met 2 . Homey kan veel meer dacht ik maar goed . Hoop dat HomeWizard met een nieuwe versie gaat komen maar ben bang van niet
iotdomotica.nl | Replace fear of the unknown with curiosity | 64 kWh thuisaccu | Tesla Model Y LR & Model 3 SR+ | 11.460 Wp
Ik wil mijn order annuleren maar dat lijkt gods onmogelijk want contact met iemand van vlees en bloed over de telefoon kun je daar wel vergeten. Iemand een suggestie?
Desgewenst kun je ze natuurlijk beiden gebruiken.Raoul.TLS schreef op maandag 23 maart 2026 @ 19:57:
Nou had een P1 meter van HomeWizard zat bij mijn SolisCloud thuis Baterij. Dacht vervang hem voor een van homey die veel meer kan. Dat klopt ook . Maar thuis Baterij kan alleen met HomeWizard communiceren. Dus nu zit ik er met 2 . Homey kan veel meer dacht ik maar goed .
Canon EOS 5Dm3 + 5D + 7D + 300D + 1000FN + EF 17-40 4L + EF 35 1.4L + EF 50 1.8 + EF 80-200 2.8L + 550EX
Kan alleen via de chat, enige wat kan helpen is @HomeWizard_NL taggen.Martijn-V4 schreef op dinsdag 24 maart 2026 @ 11:00:
Is er ook een manier om telefonisch contact te maken met Homewizard? Een leverafspraak in mijn bestelling word zonder mij daarvan op de hoogte te brengen verplaatst > 1 week in de toekomst, gepland was een levering voor morgen 25.03.
Ik wil mijn order annuleren maar dat lijkt gods onmogelijk want contact met iemand van vlees en bloed over de telefoon kun je daar wel vergeten. Iemand een suggestie?
Taggen heeft geen zin. Ze hebben al vaak zat aangegeven niet op individuele gevallen te kunnen reageren.joeri1 schreef op dinsdag 24 maart 2026 @ 11:28:
[...]
Kan alleen via de chat, enige wat kan helpen is @HomeWizard_NL taggen.
Bedroevende klantenservice.IJsbeer schreef op dinsdag 24 maart 2026 @ 11:52:
[...]
Taggen heeft geen zin. Ze hebben al vaak zat aangegeven niet op individuele gevallen te kunnen reageren.
Vandaag een niets zeggende e-mail van HomeWizard gekregen op mij chat verzoek een mens te spreken. Ze leggen uit hoe het sluipverbruik tussen 0:00 en 06:00 berekend wordt. Nou dat weet ik. Dus terug geschreven dat de berekening niet klopt omdat er niet met de batterijen rekening gehouden wordt. Terwijl dat voorheen (2025) wel altijd het geval was.henkzelf schreef op maandag 23 maart 2026 @ 16:52:
[...]
@Olie_B_Bommel Hier idem nadat Wizzi ook eerder beweerde dat het best wel eens nul kon zijn.
Mailcontact met screenshots en aanvullende data loopt.
Het ligt bij mij overigens niet aan de app update die ik op 2 maart installeerde (naar 2.2.0). Sinds vrijdag 27 februari (week 9) krijg ik niet een kloppende standby verbruiksreportage en grafiek. Het varieert van 1 dag per week tot soms wel 6 dagen.
We wachten de reacties af.
Afwachten maar weer wat voor reactie daarop terug komt, maar ik vrees niet veel zinnigs.
2 HomeWizard PIB’s | 5400 wp | Homey Pro 2019 | Homey Pro 2023
Ethernet? Neem aan de voeding?Raoul.TLS schreef op dinsdag 24 maart 2026 @ 06:28:
Ehmm dat het updaten van firmware niet zo een drama is . Doorlussen . Behuizing ethernet aansluiting
Helaas gaat het om een bekend probleem waar ons team van op de hoogte is. Zij zijn op dit moment druk bezig met het onderzoeken en oplossen hiervan. Onze excuses voor het ongemak en alvast heel erg bedankt voor je begrip!
Dan ben je al één stap verder in het proces als ik:Propheticus schreef op dinsdag 24 maart 2026 @ 23:53:
@Olie_B_Bommel Ik heb ondertussen een antwoord:
[...]
Deze tekst strookt absoluut niet met de originele beschrijving op de website van HW.Hartelijk dank voor je bericht. Het standby verbruik wordt gemeten aan de hand van het laagste verbruik tussen 00:00 en 06:00 uur. Als je batterij op dat moment aan het ontladen is, kan het inderdaad voorkomen dat er weinig tot geen standby verbruik wordt geregistreerd. Mocht je nog vragen hebben, dan help ik je graag verder!
PVoutput / PVoutput-live 1830 Wp op zuidoost 135º en 22º dakhelling in Z.O.-Brabant / 1 x Homewizard PiB
Ik kreeg deze tekst:
“Bedankt voor je bericht. Het stand-by verbruik is een schatting die gemaakt wordt door slimme algoritmes op basis van het gebruik tussen 0.00 en 06.00. Het daadwerkelijke stand-by verbruik zit in de totaalgrafiek verwerkt. Zie onderstaand artikel voor meer informatie. Wat is de Sluipverbruik grafiek?”
Nou zo slim is het algoritme dus niet, want er klopt niets van de grafiek wanneer de batterijen de hele nacht kunnen ontladen. Als de batterijen al voor de nacht leeg zijn, dan klopt de grafiek wel.
2 HomeWizard PIB’s | 5400 wp | Homey Pro 2019 | Homey Pro 2023
[ Voor 42% gewijzigd door HE1 op 26-03-2026 11:57 ]
Hoe ik het doe:HE1 schreef op donderdag 26 maart 2026 @ 11:56:
eh zit ff te zoeken in de forums maar waar worden de vragen gesteld voor homewizard apparaten in Home Assistant? Heb net HA draaien maar snap het toevoegen van een aantal HW apparaten niet omdat ik niet kan zien welke het zijn en ik moet een knop indrukken op het HW apparaat....
alle nieuwe IOT toestellen bij mij thuis krijgen een vast IP adres op basis van MAC adres.
Is sowieso ook beter voor gebruik in Home Assistant.
En dan is daarna veel eenvoudiger om terug te vinden wat waar zit. Je kan de toestellen dan toevoegen op basis van IP.
Gaat Weer lekker bij homestoring.
20kWh eigenbouw thuis accu's met 2 powerstreams.
Nergens last van dus letterlijk een homestoring bij jouw thuis.Rbb-lwdn schreef op zaterdag 28 maart 2026 @ 12:21:
Weer eens allemaal spook metingen op de display.
Gaat Weer lekker bij homestoring.
77 kWh EV | 3,38 kWp SolarEdge SE3000 | 2x Technaxx 300W Solar | Drie HomeWizard PiBs | LG 3,5 kW Standaard Plus | 100 liter QH Boiler
Ik heb ook nergens last van. Behalve dan de standby weergave in de app die sinds begin maart niet klopt.Rbb-lwdn schreef op zaterdag 28 maart 2026 @ 12:21:
Weer eens allemaal spook metingen op de display.
Gaat Weer lekker bij homestoring.
2 HomeWizard PIB’s | 5400 wp | Homey Pro 2019 | Homey Pro 2023
Gisteren werkte deze bij ons beiden nog.
Meer mensen hier ook last van?
Even gezellig kletsen? Check Alltalk.nl
Hier hetzelfde. Wel nog een p1 meter update uitgevoerd, maar nog geen verschil.knorde schreef op zondag 29 maart 2026 @ 13:29:
Sinds vandaag ervaar ik, maar ook mijn schoonvader, dat de watermeter no data aangeeft.
Gisteren werkte deze bij ons beiden nog.
Meer mensen hier ook last van?
Hier ook hetzelfde. Is weer eens storing bij HW.knorde schreef op zondag 29 maart 2026 @ 13:29:
Sinds vandaag ervaar ik, maar ook mijn schoonvader, dat de watermeter no data aangeeft.
Gisteren werkte deze bij ons beiden nog.
Meer mensen hier ook last van?
2 HomeWizard PIB’s | 5400 wp | Homey Pro 2019 | Homey Pro 2023
Viel mijn zoon ook op. Ik heb de no data grafiek op de watermeter doorgegeven aan Wizi. Wizi heeft mijn huis gegevens gecontroleerd (Thuis - lijst met keuzes uit alle apparaten -> Watermeter) en uitgelegd dat er geen data meer doorkomt sinds waarschijnlijk na de zomertijd change. @HomeWizard_NL zegt contact met mij op te nemen binnen 1 werkdag. Dat hoeft niet perse. Het is een "landelijk" probleem.Starbolt schreef op zondag 29 maart 2026 @ 13:52:
Watermeter geeft hier ook no data aan. Wel gewoon online. Ik vermoed dat het iets met de zomertijd te maken heeft. Lokaal werkt het dus maar de server zal wel een issue hebben ofzo.
77 kWh EV | 3,38 kWp SolarEdge SE3000 | 2x Technaxx 300W Solar | Drie HomeWizard PiBs | LG 3,5 kW Standaard Plus | 100 liter QH Boiler
Niet echt een storing. Want dat zou heel HomeWizard niet meer werken. Er zit een configuratie fout in de tijd data van de watermeter, lokaal blijft deze gewoon doortellen. Voor de rest ervaar ik nooit storingen bij HomeWizard behalve toen ze naar de nieuwe servers migreerden, echter is dit altijd netjes opgelost en lokaal is alles blijven werken. Een storing moet verstorend zijn, dat je even een grafiekje niet kan uitlezen is lastig maar niet per definitie een storing.Olie_B_Bommel schreef op zondag 29 maart 2026 @ 13:59:
[...]
Hier ook hetzelfde. Is weer eens storing bij HW.
Het standby verhaal kan je een storing noemen maar ook dit is een simpele configuratie fout of een denkfout bij de gebruiker. Het berekenen van standby gebruik werkt alleen als je geen rare dingen doet, in mijn geval, mijn rare dingen zijn drie HomeWizard Plug-In Batteries die ontladen of laden in de nacht en het laden van de VW ID.4 EV in de nacht.
Als gebruiker moet ik weten dat bij bijvoorbeeld deze twee situaties het standby verbruik NOOIT en te NIMMER goed berekend kan worden. Wellicht moet er een melding komen abnormaal verbruik voor berekenen van standby en alleen dat getoond worden in de grafiek. Met een link naar wat dan abnormaal is... onder andere batterij gebruik en grootverbruikers in de nacht.
Wil je je standby verbruik weten? Batterijen uit en NIET anders doen dan gewoon standby verbruikers aan hebben anders kan je het nooit correct meten of gemeten worden.
77 kWh EV | 3,38 kWp SolarEdge SE3000 | 2x Technaxx 300W Solar | Drie HomeWizard PiBs | LG 3,5 kW Standaard Plus | 100 liter QH Boiler
Dat is zou niet moeten. In 2025 was de standby-verbruik grafiek met ontladen van de batterijen gewoon goed. Sinds begin maart is dit niet goed meer.TFX77 schreef op zondag 29 maart 2026 @ 14:15:
[...]
Wil je je standby verbruik weten? Batterijen uit en NIET anders doen dan gewoon standby verbruikers aan hebben anders kan je het nooit correct meten of gemeten worden.
Ik heb dit doorgegeven aan HomeWizard met screenshots van in augustus 2025 en in maart 2026 om te bewijzen dat voorheen wel een goede standby-verbruik grafiek weergegeven werd met ontladen in de nacht van de batterijen. HomeWizard heeft mijn mail doorgestuurd naar een andere afdeling dan de klantenservice. Nu is het afwachten wat daaruit komt. Maar feit is dat het in heel 2025 gewoon goed ging. Dus volgens mij wordt nu met de standy-verbuik grafiek geen rekening gehouden met ontladen van de batterijen en in 2025 wel.
Dat is hier op het forum ook door anderen bevestigd en met HomeWizard gecommuniceerd.
Hier screenshot van juli 2025 met 2 batterijen die de hele nacht onladen hebben en waar de volgende ochtend nog 35% lading in zat om 8:20.
2 HomeWizard PIB’s | 5400 wp | Homey Pro 2019 | Homey Pro 2023
Bij mij is hij goed. Wellicht in heel specifieke gevallen dat het fout gaat. Gaat het fout gewoon melden dan kan HomeWizard het wellicht onderzoeken. Lijkt mij wel hele lage prioriteit. De functie is in mijn ogen sowieso een wassen neus en totaal oninteressant met actieve HomeWizard Plug-In batteries.Olie_B_Bommel schreef op zondag 29 maart 2026 @ 15:36:
[...]
Dat is zou niet moeten. In 2025 was de standby-verbruik grafiek met ontladen van de batterijen gewoon goed. Sinds begin maart is dit niet goed meer.
Ik heb dit doorgegeven aan HomeWizard met screenshots van in augustus 2025 en in maart 2026 om te bewijzen dat voorheen wel een goede standby-verbruik grafiek weergegeven werd met ontladen in de nacht van de batterijen. HomeWizard heeft mijn mail doorgestuurd naar een andere afdeling dan de klantenservice. Nu is het afwachten wat daaruit komt. Maar feit is dat het in heel 2025 gewoon goed ging. Dus volgens mij wordt nu met de standy-verbuik grafiek geen rekening gehouden met ontladen van de batterijen en in 2025 wel.
Dat is hier op het forum ook door anderen bevestigd en met HomeWizard gecommuniceerd.
Hier screenshot van juli 2025 met 2 batterijen die de hele nacht onladen hebben en waar de volgende ochtend nog 35% lading in zat om 8:20.[Afbeelding]
Standby verbruik is alleen handig bij het elimineren van standby verbruik. Ik heb de grafiek uit staan, ik heb niets aan nutteloze informatie, of het nu goed of fout wordt berekend.
In de HomeWizard App -> Instellingen -> Grafieken -> Standby-verbruik -> Toon grafiek uitvinken.
77 kWh EV | 3,38 kWp SolarEdge SE3000 | 2x Technaxx 300W Solar | Drie HomeWizard PiBs | LG 3,5 kW Standaard Plus | 100 liter QH Boiler
Ik vind het geen nutteloze informatie, want ik heb hierdoor vorig jaar mijn standby-verbruik behoorlijk kunnen beperken. Ik had een nogal hoog standby-verbruik en door alle aparaten die je tegenwoordig niet meer geheel uit kunt zetten achter slimmestekkers te zetten. Heb ik mijn sluipverbruik behoorlijk kunnen beperken.TFX77 schreef op zondag 29 maart 2026 @ 15:57:
[...]
Bij mij is hij goed. Wellicht in heel specifieke gevallen dat het fout gaat. Gaat het fout gewoon melden dan kan HomeWizard het wellicht onderzoeken. Lijkt mij wel hele lage prioriteit. De functie is in mijn ogen sowieso een wassen neus en totaal oninteressant met actieve HomeWizard Plug-In batteries.
Standby verbruik is alleen handig bij het elimineren van standby verbruik. Ik heb de grafiek uit staan, ik heb niets aan nutteloze informatie, of het nu goed of fout wordt berekend.
2 HomeWizard PIB’s | 5400 wp | Homey Pro 2019 | Homey Pro 2023
Dat ontken ik ook niet echter met batterijen of in de nacht je auto laden ga je niet achter je sluipverbruik komen.Olie_B_Bommel schreef op zondag 29 maart 2026 @ 16:03:
[...]
Ik vind het geen nutteloze informatie, want ik heb hierdoor vorig jaar mijn standby-verbruik behoorlijk kunnen beperken. Ik had een nogal hoog standby-verbruik en door alle aparaten die je tegenwoordig niet meer geheel uit kunt zetten achter slimmestekkers te zetten. Heb ik mijn sluipverbruik behoorlijk kunnen beperken.
Het is dus bijna letterlijk één keer uitzoeken. Dan nog kan je ook met grootverbruikers gewoon zien in de grafiek wat je gemiddelde lage verbruik is dus heel veel voegt de standby-verbruik grafiek niet toe. Een batterij die teruglevert geeft helemaal een vertekend beeld want die houdt 0 op de meter.
77 kWh EV | 3,38 kWp SolarEdge SE3000 | 2x Technaxx 300W Solar | Drie HomeWizard PiBs | LG 3,5 kW Standaard Plus | 100 liter QH Boiler
En daar moet de sluipverbruik berekening nou juist rekening meehouden en dat gebeurde in 2025 ook. Zie mijn sluipverbruik grafiek van 25 juli2025 in eerdere post. Toen had ik ook 2 HW batterijen en een keurige sluipverbruik grafiek van 5kWh, terwijl de batterijen gewoon 0 op de meter hielden.TFX77 schreef op zondag 29 maart 2026 @ 16:30:
[...]
Een batterij die teruglevert geeft helemaal een vertekend beeld want die houdt 0 op de meter.
[ Voor 4% gewijzigd door Olie_B_Bommel op 29-03-2026 16:49 ]
2 HomeWizard PIB’s | 5400 wp | Homey Pro 2019 | Homey Pro 2023
Een vraagje hier.
Mijn kameraad heeft nu een 2e HWP1 geleverd gekregen omdat de eerste defect was dachten we.
Nu doet de 2e het ook niet. We krijgen hem langs geen kanten gekoppeld in de app. 5G al uitgezet. Fabrieksreset gegeven, verschillende gsm’s geprobeerd… niets helpt.
Thuis heb ik voor mijn schoonbroer een P1 liggen en die testte ik bij mij, binnen de minuut gekoppeld.
Zijn er mensen die hier ook zo hard mee gesukkeld hebben? Ik ben ten einde raad 🤷🏼♂️
2 x MT Venus E V3.0 v147.117.112 + CT003, UCG-Fiber + Pro max 24PoE + 2xU6+
Heeft hij een oude slimme meter? Misschien te weinig spanning op de p1 poort, heb je met usb voeding ook geprobeerd?Bossi13 schreef op zondag 29 maart 2026 @ 18:01:
Hoi,
Een vraagje hier.
Mijn kameraad heeft nu een 2e HWP1 geleverd gekregen omdat de eerste defect was dachten we.
Nu doet de 2e het ook niet. We krijgen hem langs geen kanten gekoppeld in de app. 5G al uitgezet. Fabrieksreset gegeven, verschillende gsm’s geprobeerd… niets helpt.
Thuis heb ik voor mijn schoonbroer een P1 liggen en die testte ik bij mij, binnen de minuut gekoppeld.
Zijn er mensen die hier ook zo hard mee gesukkeld hebben? Ik ben ten einde raad 🤷🏼♂️
Samsung Galaxy S26 ultra 1TB black
Even serieus.TFX77 schreef op zondag 29 maart 2026 @ 15:57:
[...]
Bij mij is hij goed. Wellicht in heel specifieke gevallen dat het fout gaat. Gaat het fout gewoon melden dan kan HomeWizard het wellicht onderzoeken. Lijkt mij wel hele lage prioriteit. De functie is in mijn ogen sowieso een wassen neus en totaal oninteressant met actieve HomeWizard Plug-In batteries.
Standby verbruik is alleen handig bij het elimineren van standby verbruik. Ik heb de grafiek uit staan, ik heb niets aan nutteloze informatie, of het nu goed of fout wordt berekend.
In de HomeWizard App -> Instellingen -> Grafieken -> Standby-verbruik -> Toon grafiek uitvinken.
[Afbeelding]
Andere gebruikers vinden het wel een nuttige grafiek. OK?
Ook nadat ze een eerste ronde gedraaid hebben om het sluipverbruik te verlagen.
Voor sommige andere gebruikers heeft dit probleem dus prioriteit.
Ik heb sinds 1 mei 2025 één HW stekkeraccu staan. Vanaf dag 1 tot en met 26 februari 2026 werd het standby gebruik inzichtelijk en op een verwacht niveau getoond. Zonder dat er hier qua verbruikers of gedrag wezenlijk iets is veranderd, gaat het sinds die dag fout.
Na enig gestoei met Wizi en email verkeer met een medewerker is het probleem nu doorgezet naar de 2e lijn.
We wachten het even af.
Ik ben trouwens wel benieuwd naar jouw standby verbruik? Of gooi je er gewoon een paar extra panelen en accu's tegen aan?
PVoutput / PVoutput-live 1830 Wp op zuidoost 135º en 22º dakhelling in Z.O.-Brabant / 1 x Homewizard PiB
Setup is dezelfde als bij mij. Een HW Splitter op de usb van Marstek. Daar zitten beide P1 in. Hij heeft een Sagemcom S211 meter.fredhuizinga schreef op zondag 29 maart 2026 @ 18:16:
[...]
Heeft hij een oude slimme meter? Misschien te weinig spanning op de p1 poort, heb je met usb voeding ook geprobeerd?
De Marstek P1 werkte direct. HW wil maar niet lukken
2 x MT Venus E V3.0 v147.117.112 + CT003, UCG-Fiber + Pro max 24PoE + 2xU6+
Ik weet niets van Marstek af en hoort ook niet in dit topic thuis, maar volgens mij moet de HomeWizard P1 meter altijd direct op de P1 poort van de electra meter zijn aangesloten. Dit kan uiteraard via een splitser, maar dan moet die splitser, volgens mij, ook in de meter zitten. Heb je dat al geprobeerd?Bossi13 schreef op zondag 29 maart 2026 @ 18:25:
[...]
Setup is dezelfde als bij mij. Een HW Splitter op de usb van Marstek. Daar zitten beide P1 in. Hij heeft een Sagemcom S211 meter.
De Marstek P1 werkte direct. HW wil maar niet lukken
2 HomeWizard PIB’s | 5400 wp | Homey Pro 2019 | Homey Pro 2023
Ik kan alleen voor mijzelf spreken. Als jij de hele dag wil staren naar jouw Stanby-verbruik grafiek hou ik je niet tegen. Ik leg ook nog eens HEEL duidelijk uit dat dit gewoon werkt als je nul op de meter aan het realiseren bent. Standby-verbruik meet je als standby-verbruik verbruikt.henkzelf schreef op zondag 29 maart 2026 @ 18:17:
[...]
Even serieus.
Andere gebruikers vinden het wel een nuttige grafiek. OK?
Ook nadat ze een eerste ronde gedraaid hebben om het sluipverbruik te verlagen.
Voor sommige andere gebruikers heeft dit probleem dus prioriteit.
Ik heb sinds 1 mei 2025 één HW stekkeraccu staan. Vanaf dag 1 tot en met 26 februari 2026 werd het standby gebruik inzichtelijk en op een verwacht niveau getoond. Zonder dat er hier qua verbruikers of gedrag wezenlijk iets is veranderd, gaat het sinds die dag fout.
Na enig gestoei met Wizi en email verkeer met een medewerker is het probleem nu doorgezet naar de 2e lijn.
We wachten het even af.
Ik ben trouwens wel benieuwd naar jouw standby verbruik? Of gooi je er gewoon een paar extra panelen en accu's tegen aan?
Als je dit eenmaal gedaan hebt is de standby-verbruik grafiek gewoon nutteloos. Tot je reden hebt om het een keer te controleren aan de hand van de gewone grafieken. Als het prioriteit heeft moet je dus je batterijen op standby of uitzetten. Want nul op de meter is gewoon geen standby verbruik zeker als dit tussen 00:00 en 06:00 is zoals HW aangeeft. Gebeurd er iets tussen 06:00 en 09:00 dan wordt dit niet eens als standby-verbruik gezien. Terwijl je 24 uur per dag standby-verbruik hebt. Nul op de meter en zonnepanelen daar gelaten. Het is hooguit een hele slecht indicatie gestaafd op de zogenaamde stille 6 uurtjes in de nacht. Maar dan moeten ze wel stil zijn.
Bij mij gaat het zelfs goed met nul op de meter zoals je hebt kunnen zien op de grafiek die ik deelde. Ook het melden aan HW heb ik zelfs als oplossingsrichting omdat sommige gevallen gewoon edge cases zijn.
Sucess!
77 kWh EV | 3,38 kWp SolarEdge SE3000 | 2x Technaxx 300W Solar | Drie HomeWizard PiBs | LG 3,5 kW Standaard Plus | 100 liter QH Boiler
Het hele relaas van je laat zien dat je er niets van begrijpt. Ook mij posts met standby-grafiek uit 2025 waar de batterijen gewoon nom draaien en ik dus bewijs dat het in 2025 anders was dan nu negeer je gewoon. Ook de reacties van andere Tweakers negeer je gewoon en trouwens jouw grafiek klopt ook niet!TFX77 schreef op zondag 29 maart 2026 @ 20:19:
[...]
Ik kan alleen voor mijzelf spreken. Als jij de hele dag wil staren naar jouw Stanby-verbruik grafiek hou ik je niet tegen. Ik leg ook nog eens HEEL duidelijk uit dat dit gewoon werkt als je niet nul op de meter aan het realiseren bent. Standby-verbruik meet je als standby-verbruik verbruikt.
Als je dit eenmaal gedaan hebt is de standby-verbruik grafiek gewoon nutteloos. Tot je reden hebt om het een keer te controleren aan de hand van de gewone grafieken. Als het prioriteit heeft moet je dus je batterijen op standby of uitzetten. Want nul op de meter is gewoon geen standby verbruik zeker als dit tussen 00:00 en 06:00 is zoals HW aangeeft. Gebeurd er iets tussen 06:00 en 09:00 dan wordt dit niet eens als stanby-verbruik gezien. Terwijl je 24 uur per dag standby-verbruik hebt. Nul op de meter en zonnepanelen daar gelaten. Het is hooguit een hele slecht indicatie gestaafd op de zogenaamde stille 6 uurtjes in de nacht. Maar dan moeten ze wel stil zijn.
Bij mij gaat het zelfs goed met nul op de meter zoals je hebt kunnen zien op de grafiek die ik deelde. Ook het melden aan HW heb ik zelfs als oplossingsrichting omdat sommige gevallen gewoon edge cases zijn.
Sucess!
![]()
Als in de nacht geen stroom van het net wordt afgenomen, omdat de batterijen dit opvangen wil niet zeggem dat er geen standby-verbruik is! Er is altijd standby-verbruik.
Als je het niet begrijpt, is dat niet erg, maar laat dat dan gewoon weten.
Wat mij betreft: discussie gesloten, want je wilt het niet geloven.
We wachten de reactie van HomeWizard af.
2 HomeWizard PIB’s | 5400 wp | Homey Pro 2019 | Homey Pro 2023
Als ik je goed begrijp had je ook kunnen zeggen, "Het terugleveren van de batterij wordt gezien als standby verbruik en dat gaat nu niet goed in de standby-grafiek." Als dat al gemeld is bij HW waarom wordt er dan nog steeds over gediscussieerd of word het bij elke "storing" nog even herhaald?Olie_B_Bommel schreef op zondag 29 maart 2026 @ 20:32:
[...]
Het hele relaas van je laat zien dat je er niets van begrijpt. Ook mij posts met standby-grafiek uit 2025 waar de batterijen gewoon nom draaien en ik dus bewijs dat het in 2025 anders was dan nu negeer je gewoon. Ook de reacties van andere Tweakers negeer je gewoon en trouwens jouw grafiek klopt ook niet!
Als in de nacht geen stroom van het net wordt afgenomen, omdat de batterijen dit opvangen wil niet zeggem dat er geen standby-verbruik is! Er is altijd standby-verbruik.
Als je het niet begrijpt, is dat niet erg, maar laat dat dan gewoon weten.
Wat mij betreft: discussie gesloten, want je wilt het niet geloven.
We wachten de reactie van HomeWizard af.
Daarnaast blijft het zo als je verbruik hebt buiten je standaard verbruik, zoals auto laden, wasje draaien, droger dat het altijd al niet echt heeft gewerkt omdat het algoritme lang niet slim genoeg is 0:00 tot 06:00 is echt geen maatstaaf voor standby verbruik.
/f/image/5VGKWzfZC4djFT58BWQKrYUF.png?f=fotoalbum_large)
Mijn standby verbruik is zeker geen 500W. Ik heb gewoon de auto geladen.
/f/image/bMSiiGfqRL1yabUUeKcOraWX.png?f=fotoalbum_large)
De watermeter storing wordt al onderzocht door HW, kreeg net deze melding in de app.
77 kWh EV | 3,38 kWp SolarEdge SE3000 | 2x Technaxx 300W Solar | Drie HomeWizard PiBs | LG 3,5 kW Standaard Plus | 100 liter QH Boiler
Zoals gemeld zit de splitter in de P1 meter en zo kan je 2 P1 meters uitlezen,Olie_B_Bommel schreef op zondag 29 maart 2026 @ 19:00:
[...]
Ik weet niets van Marstek af en hoort ook niet in dit topic thuis, maar volgens mij moet de HomeWizard P1 meter altijd direct op de P1 poort van de electra meter zijn aangesloten. Dit kan uiteraard via een splitser, maar dan moet die splitser, volgens mij, ook in de meter zitten. Heb je dat al geprobeerd?
2 x MT Venus E V3.0 v147.117.112 + CT003, UCG-Fiber + Pro max 24PoE + 2xU6+
Ook geprobeerd om de HW P1 rechtstreeks aan te sluiten op de slimme meter, zonder splitter, om het koppelen te testen?Bossi13 schreef op zondag 29 maart 2026 @ 23:16:
[...]
Zoals gemeld zit de splitter in de P1 meter en zo kan je 2 P1 meters uitlezen,
Dit schiet dus ook niet erg op. We zijn nu 12 uur verder en storing staat nog steeds voor.TFX77 schreef op zondag 29 maart 2026 @ 20:52:
[Afbeelding]
De watermeter storing wordt al onderzocht door HW, kreeg net deze melding in de app.
[ Voor 0% gewijzigd door Teknoman360 op 30-03-2026 08:28 . Reden: Spelling ]
Mogen de mensen van HomeWizard ook weekend hebben?Prisma16 schreef op maandag 30 maart 2026 @ 08:11:
[...]
Dit schiet dus ook niet erg op. We zijn nu 12 uur verder en storing staat nog steeds voor.
Het is niet zo dat hun hele platform plat ligt en de watermeter is nu ook niet iets waar je vanuit HW echt op kunt sturen.
Overigens werkt die bij mij ook nog niet.
Werkt iets niet en/of vermoed je een storing? Of werkt de GoodWe integratie niet goed? Kijk dan op: https://allestoringen.nl/storing/homewizard/ en meld het daar ipv hier. Dit topic is geen "storing slowchat".
Klagen over storingen doe je bij homewizard zelf; zij kunnen er iets aan doen.
Voor vragen en discussie rondom de Plug-In Battery kan je terecht in Het HomeWizard Plug-In Battery topic #2
In de vorige versie van dit topic kan je ook veel informatie vinden, gebruik daar ook even de zoekfunctie: HomeWizard Energy - De modulaire WiFi P1 meter.
:strip_exif()/f/image/cGFnBrFnMc9UNjLuDGFT4MWd.jpg?f=fotoalbum_large)