Tesla Model Y, RWD, Byd Atto 3
Natuurlijk:Djaro schreef op maandag 29 september 2025 @ 14:06:
[...]
heb je screenshot van je grid import en grid export instellingen van de modus waar je op draait ?
Amber 65. Atlantic Explorer. 20.000Wp zonnepanelen. 48kWh/20kW Sigenergy thuisbatterij Kia Niro EV. Zappi Laadpaal. Bakkerij aan huis -> 40kW deckoven
dat lijkt algemeen te zijn , en niet uit de modus waar je op draait ?
er zat een bug in de overname naar de modus, dus mogelijk is die leeg in je actieve modus of verkeerde waarde ?
Dit is idd in de Grid Code parameter settings. In de Sigen AI modus zijn de waardes hetzelfde. Ik doe verder niks met modbus (staat wel aan).Djaro schreef op maandag 29 september 2025 @ 15:39:
[...]
dat lijkt algemeen te zijn , en niet uit de modus waar je op draait ?
er zat een bug in de overname naar de modus, dus mogelijk is die leeg in je actieve modus of verkeerde waarde ?
Amber 65. Atlantic Explorer. 20.000Wp zonnepanelen. 48kWh/20kW Sigenergy thuisbatterij Kia Niro EV. Zappi Laadpaal. Bakkerij aan huis -> 40kW deckoven
Ik heb al bij diverse klanten een uitbreiding gedaan qua batterijen.Vhond schreef op maandag 29 september 2025 @ 12:43:
Vraagje: heeft iemand wel eens zelf het systeem uitgebreid met extra batterijcapaciteit?
Is dat een kwestie van 'inprikken' van de extra batterij en het systeem herkent alles na een herstart??
Het is inderdaad een kwestie van inpluggen.
Ik houd de volgende werkwijze aan:
Allereerst de heleboel uitschakelen en ook de DC switch op de omvormer.
Ca. 10 minuten wachten tot je echt verder gaat.
Alle kunststof beschermdelen loshalen, de plaatjes van de omvormer en of dc lader losschroeven.
Dan een soort van stelling maken waar je de omvormer/dclader tijdelijk op kan plaatsen.
Dclader/omvormer eraf tillen en op stelling zetten, let op houd rekening met de lengte van de bedrading
Plaats de nieuwe batterij(en)
Plaats de omvormer/dc lader
Plaatjes vastschroeven,
Nieuwe bevestiging maken aan de muur voor de omvormer
En de boel weer opstarten, te beginnen met de DC switch
Uiteindelijk de kunststofdelen monteren
In de app de nieuwe configuratie aangeven en alles werkt.
Ik heb een keer te snel de batterij losgehaald, dus korter dan 10 minuten gewacht, hiermee blies ik een stukje hardware op in de batterij. Die batterij werd overigens direct onder garantie vergoed.
Dus neem je tijd!!!
Offgrid sinds 09-24 met SigenStor 20kW/33kWh/30 kWp (+EVDC) || Daikin FTXM60 || Model 3 LR RWD 2026/Inster LR || 50 OEG heatpipes - 500 ltr Buffervat - CV-Houtkachel ||
Zonneplan gebruikt die niet, dus wordt AI overhoop gehaald en gaat die met misinformatie halen en brengen
Ja dat was al lang bekend zou eerst meen ik per 1 julie zijn. Hoe weet je dat Zonneplan die niet gebruikt?Djaro schreef op dinsdag 30 september 2025 @ 14:46:
prijzen van morgen zijn opeens per kwartier lijkt wel ?
Zonneplan gebruikt die niet, dus wordt AI overhoop gehaald en gaat die met misinformatie halen en brengen
Dwaasheid, hetzelfde doen maar een ander resultaat verwachten.WP Vaillant VWL 125/6A, hybride,SolarEdge 18,1Kwp 17 Kw omvormer, Sig 32kwh. 17Kw. Bungalow 245m2 VVW. A+++,
EDIT: Zo juist een melding in de Zonneplan app:
/f/image/MEshQfWVXec9LtTXylQO8RqB.png?f=fotoalbum_large)
Voor degene die willen zien hoe de prijzen er morgen per kwartier uitzien:
https://jeroen.nl/dynamische-energie/stroom/prijzen/morgen
Ik snap deze niet. Bij mij ziet er gewoon goed uit, met kwartier prijzen in de Sigenergy app. Zonneplan staat toch los hiervan?Djaro schreef op dinsdag 30 september 2025 @ 14:46:
prijzen van morgen zijn opeens per kwartier lijkt wel ?
Zonneplan gebruikt die niet, dus wordt AI overhoop gehaald en gaat die met misinformatie halen en brengen
[ Voor 90% gewijzigd door Bas Post op 30-09-2025 15:09 ]
BP on the move!!!
Het zou mooi zijn als je in de mysigen app kon instellen of je gegruik wil maken van de 15 min of 60 min index. Op de EpexSpot zijn deze prijzen namelijk gewoon beschikbaar: https://www.epexspot.com/...uction_period=&product=60Djaro schreef op dinsdag 30 september 2025 @ 14:46:
prijzen van morgen zijn opeens per kwartier lijkt wel ?
Zonneplan gebruikt die niet, dus wordt AI overhoop gehaald en gaat die met misinformatie halen en brengen
Ja en nee, zonneplan gebruikt gemiddelde prijzen per uur van die 4 kwartieren denk ik.Bas Post schreef op dinsdag 30 september 2025 @ 14:57:
Ik snap deze niet. Bij mij ziet er gewoon goed uit, met kwartier prijzen in de Sigenergy app. Zonneplan staat toch los hiervan?
[Afbeelding]
AI zou anders kunnen gaan kopen en verkopen daardoor, piek prijs is bv van 1900-1915 het hoogste (63 cent) maar ervoor en erna is het lager.
Als je kleine batterij hebt gaat tie hem daar ontladen , terwijl je de gemiddelde prijs ervoor krijgt bij zonneplan die lager ligt voor het hele uur.
AI kan ook bepalen dat het om 1830 al leuk is om te gaan ontladen terwijl die pas om 1900 in real life bij zonneplan hoger is, etc.. dus ik zou liever de uur prijzen zien waar AI rekening mee houdt.
AI wordt niet als zodanig overhoop gehaald, hij rekent vanaf 00:00 vannacht op basis van kwartierprijzen door wat het beste moment van (terug)levering is. Tegelijk is het zo dat Zonneplan met uurprijzen blijft werken. Hierdoor kan het zo zijn dat het door AI berekende moment om (terug) te leveren niet valt in het meest gunstige uur waar Zonneplan mee rekent. Daarom hoop ik dat Zonneplan binnenkort alsnog overstag gaat, en met kwartierprijzen gaat werken.Djaro schreef op dinsdag 30 september 2025 @ 14:46:
prijzen van morgen zijn opeens per kwartier lijkt wel ?
Zonneplan gebruikt die niet, dus wordt AI overhoop gehaald en gaat die met misinformatie halen en brengen
Dat zou idd een hele mooie toevoeging zijn, daarmee voorkom je het hierboven geschetste probleem.RobvanHamersvel schreef op dinsdag 30 september 2025 @ 15:11:
[...]
Het zou mooi zijn als je in de mysigen app kon instellen of je gegruik wil maken van de 15 min of 60 min index. Op de EpexSpot zijn deze prijzen namelijk gewoon beschikbaar: https://www.epexspot.com/...uction_period=&product=60
Wel in mijn ogen , AI gaat stroom dumpen morgenavond om 1745 , omdat die prijs dan 37cent is, terwijl het in het echt bij zonneplan 30 is.JapioB schreef op dinsdag 30 september 2025 @ 15:28:
[...]
AI wordt niet als zodanig overhoop gehaald, hij rekent vanaf 00:00 vannacht op basis van kwartierprijzen door wat het beste moment van (terug)levering is. Tegelijk is het zo dat Zonneplan met uurprijzen blijft werken. Hierdoor kan het zo zijn dat het door AI berekende moment om (terug) te leveren niet valt in het meest gunstige uur waar Zonneplan mee rekent. Daarom hoop ik dat Zonneplan binnenkort alsnog overstag gaat, en met kwartierprijzen gaat werken.
Ook heb ik dat met uitloop na halve uren en met opladen in de nacht die nu nergens op slaan , ik heb een redelijke forse batterij , dus dan gaat het meteen om een paar euro per verkeerde handeling, en die een paar keer per dag is gewoon zonde.
hier plaatje van vandaag, en van morgen waarin je al ziet met laden en lossen dat het op halve uren gaat
Volgens mij zijn wij het over het (ongewenste) effect wel eens, dat is ook wat ik bedoelde. Wat ik wilde aangeven is dat het niet zozeer AI is die overhoop wordt gehaald maar dat de aansluiting tussen de tarieven waar AI mee rekent en de tarieven waar Zonneplan weg is. En dat levert de door jou geschetste situatie op. Idd zonde. Het kunnen laden van een 60 min Index zou dit probleem oplossen....En anders wordt het doorschakelen naar een energieleverancier die wel op kwartierprijzen afrekent...Djaro schreef op dinsdag 30 september 2025 @ 16:00:
[...]
Wel in mijn ogen , AI gaat stroom dumpen morgenavond om 1745 , omdat die prijs dan 37cent is, terwijl het in het echt bij zonneplan 30 is.
Ook heb ik dat met uitloop na halve uren en met opladen in de nacht die nu nergens op slaan , ik heb een redelijke forse batterij , dus dan gaat het meteen om een paar euro per verkeerde handeling, en die een paar keer per dag is gewoon zonde.
hier plaatje van vandaag, en van morgen waarin je al ziet met laden en lossen dat het op halve uren gaat![]()
[Afbeelding]
Heb overigens vanmiddag met Zonneplan gebeld en het probleem toegelicht, met de gedachte: als ze niet weten dat er een probleem is, dan is er voor Zonneplan ook geen probleem. Kreeg helaas niet de indruk dat ze erg onder de indruk van dit probleem waren. Er werd vooral op gewezen dat een thuisbatterij de functionaliteit zou moeten hebben om de tarieven van de energieleverancier te kunnen laden en dat er dan ook geen probleem is. Tja....
[ Voor 14% gewijzigd door JapioB op 30-09-2025 16:24 ]
Morgen worden de Epex prijzen per kwartier vastgelegd welke energie leverancier gaan hun dynamische prijzen hier ook op afstellen
Dat is een goede vraag — het hangt ervan af welke energieleveranciers bereid zijn om mee te gaan in het dynamische prijsmechanisme op basis van de EPEX (of de onderliggende spotmarkt).
Hier is wat ik heb uitgezocht + mijn inschatting:
Wat weten we al
De dynamische energieprijzen zijn gebaseerd op het aanbod en de vraag op de spotmarkt (EPEX SPOT).
Tot nu toe werden de stroomtarieven in Nederland vaak per uur vastgesteld bij dynamische contracten.
Vanaf 1 oktober 2025 zullen sommige leveranciers overstappen naar kwartierprijzen (dus prijsverschillen elke 15 minuten) in plaats van per uur.
Maar: niet elke leverancier doet dat meteen; uit de rondgang blijkt dat Tibber, Coolblue Energie en Noord Energie vanaf 1 oktober al van plan zijn om kwartierprijzen te hanteren.
Andere leveranciers (zoals Zonneplan, Vattenfall) geven aan voorlopig bij de uurprijzen te blijven.
Welke leveranciers gaan hun prijzen afstemmen op EPEX / dynamisch?
Op basis van bovenstaande lijkt het erop dat:
Leveranciers die al dynamische contracten aanbieden (flexibele energietarieven) zijn de meest waarschijnlijke kandidaten om hun tarieven af te stemmen op de EPEX spotprijzen.
Van de leveranciers die nu bekend zijn, zullen Tibber, Coolblue Energie en Noord Energie kwartierprijzen gaan hanteren vanaf 1 oktober.
Andere leveranciers doen het mogelijk later of niet direct — sommigen blijven voorlopig bij uurprijzen.
Dwaasheid, hetzelfde doen maar een ander resultaat verwachten.WP Vaillant VWL 125/6A, hybride,SolarEdge 18,1Kwp 17 Kw omvormer, Sig 32kwh. 17Kw. Bungalow 245m2 VVW. A+++,
Zodra de keuze beschikbaar is zie je hem in de Frank app, via "Regelen" en onder "Jouw energie".
Tesla Model Y, RWD, Byd Atto 3
YouTube: Eitje bakken? Vanaf nu is het over 15 minuten misschien goedkoper
Wat me opviel is dat de globale lijnen wel hetzelfde zijn, maar er toch ook best uitschieters naar boven en beneden inzitten.
Kan de Sigenstor daar zo snel op schakelen?
En indien ja; is dat nog nadelig voor de levensduur (vaker “aan/uit”)?
It seems that males are allowed to exist after all, because they help females get rid of deleterious mutations...
De sigenstore kan dat prima. Ik zie dat nu ook in mijn AI-planning staan. Het irritante is alleen dat ik bij Zonneplan zit en die handeerd uurprijzen. Met als gevolg dat sigenAI om 16:00 wil laden omdat de kwartier prijs dan EUR 55 / MWh is. Maar de uurprijs op dat moment is EUR 85 / MWhPuppetmaster schreef op woensdag 1 oktober 2025 @ 11:15:
Je ziet in dat filmpje een grafiek van kwartierprijzen tov uurprijzen.
Wat me opviel is dat de globale lijnen wel hetzelfde zijn, maar er toch ook best uitschieters naar boven en beneden inzitten.
Kan de Sigenstor daar zo snel op schakelen?
En indien ja; is dat nog nadelig voor de levensduur (vaker “aan/uit”)?
@RobvanHamersvel en voor iedereen die alleen uurprijzen bij hun leverancier zien. Een mede tweaker heeft een hele mooi app gemaakt die te vinden is in de AppStore (iPhone). Je zou die eventueel kunnen gebruiken om de prijzen in te kunnen zien. Ook kan je mooie widgets maken.RobvanHamersvel schreef op woensdag 1 oktober 2025 @ 11:52:
[...]
De sigenstore kan dat prima. Ik zie dat nu ook in mijn AI-planning staan. Het irritante is alleen dat ik bij Zonneplan zit en die handeerd uurprijzen. Met als gevolg dat sigenAI om 16:00 wil laden omdat de kwartier prijs dan EUR 55 / MWh is. Maar de uurprijs op dat moment is EUR 85 / MWh
Link tweakers:
EnergyPricing
Link app:
AppStore (iOS)
Of gebruik https://stroomperuur.nlAnunnaki schreef op woensdag 1 oktober 2025 @ 13:03:
[...]
@RobvanHamersvel en voor iedereen die alleen uurprijzen bij hun leverancier zien. Een mede tweaker heeft een hele mooi app gemaakt die te vinden is in de AppStore (iPhone). Je zou die eventueel kunnen gebruiken om de prijzen in te kunnen zien. Ook kan je mooie widgets maken.
Link tweakers:
EnergyPricing
Link app:
AppStore (iOS)
[Afbeelding]
ook overzichtelijk, en nu nodig om met directe handmatige controle toch nog wat extra euros binnen te harken tot die per uur prijs gefixed is
maar eens, je bent afhankelijk van je leverancier of die kwartieren of uren doet.. bij sommige kun je zelfs kiezen met een vinkje
maar idd zonneplan is per uur, maar dat komt nog wel.
Het is toch verplicht om per kwartier te beprijzen, je mag een overzicht per uur middelen maar de beprijzing zelf is per kwartier.HenkS schreef op woensdag 1 oktober 2025 @ 14:29:
in de sigen app zie je nu ook al alles per kwartier valt me op,
maar eens, je bent afhankelijk van je leverancier of die kwartieren of uren doet.. bij sommige kun je zelfs kiezen met een vinkje
maar idd zonneplan is per uur, maar dat komt nog wel.
Tesla Model Y, RWD, Byd Atto 3
njet, niet verplicht ?, de prijzen zijn per uur nog steeds bij zonneplan en vele aanbieders meer en die kunnen sterk afwijken van die kwartier prijzen waardoor AI keuzes maakt die niet goed zijn voor de portemonnee.daemonix schreef op woensdag 1 oktober 2025 @ 15:43:
[...]
Het is toch verplicht om per kwartier te beprijzen, je mag een overzicht per uur middelen maar de beprijzing zelf is per kwartier.
Volgens mij gebruiken alleen coolblue, frank(enstein) en tibber de 15 minuut prijzen in het echt.
Ja, van Tibber klopt en Sigen AI lijkt ook met kwartierprijzen mee te doen. Alleen nog niet altijd optimaal: vanmiddag gebeurde er niets tijdens de laagste kwartierprijzen. Ik heb toen handmatig geforceerd laden aangezet → SOC naar 100%. Daarna pakte de AI wel de juiste verkoopmomenten.Djaro schreef op woensdag 1 oktober 2025 @ 17:43:
[...]
njet, niet verplicht ?, de prijzen zijn per uur nog steeds bij zonneplan en vele aanbieders meer en die kunnen sterk afwijken van die kwartier prijzen waardoor AI keuzes maakt die niet goed zijn voor de portemonnee.
Volgens mij gebruiken alleen coolblue, frank(enstein) en tibber de 15 minuut prijzen in het echt.
Het voelt soms tegenstrijdig: waarom niet laden op de goedkoopste kwartieren? AI lijkt soms naar bredere voorspellingen/trends te kijken in plaats van puur naar de absolute laagste prijs. Daardoor weet je nooit zeker of overrulen nodig was, maar in dit geval was het goedkoopste kwartier al bezig en deed ’ie niks.
👉 Zijn er meer Tibber-gebruikers die dit herkennen? En hebben jullie de AI laten staan of ook handmatig ingegrepen?
Mijne kocht vanmiddag ook niet in maar deed dat vannacht wel tussen 2:30 en 3:00 uur en van 5:00 - 5:30 uur.duoruvis schreef op woensdag 1 oktober 2025 @ 18:55:
[...]
Ja, van Tibber klopt en Sigen AI lijkt ook met kwartierprijzen mee te doen. Alleen nog niet altijd optimaal: vanmiddag gebeurde er niets tijdens de laagste kwartierprijzen. Ik heb toen handmatig geforceerd laden aangezet → SOC naar 100%. Daarna pakte de AI wel de juiste verkoopmomenten.
Het voelt soms tegenstrijdig: waarom niet laden op de goedkoopste kwartieren? AI lijkt soms naar bredere voorspellingen/trends te kijken in plaats van puur naar de absolute laagste prijs. Daardoor weet je nooit zeker of overrulen nodig was, maar in dit geval was het goedkoopste kwartier al bezig en deed ’ie niks.
👉 Zijn er meer Tibber-gebruikers die dit herkennen? En hebben jullie de AI laten staan of ook handmatig ingegrepen?
Zojuist om 18:30 begon hij wel met 16kW te ontladen naar het net.
Audi Q4 e-tron 45 Quattro, 10.600 Wp PV, water-water warmtepomp, gasloos, dynamisch energiecontract, 32 kWh thuisaccu
Buren (AI Balanced) → Buy = 1,21 × DA + 0,14 | Sell = 1,21 × DA + 0,10
Ikzelf (AI Max Profit) → Buy = 1,21 × DA + 0,14 | Sell = 1,21 × DA + 0,10
Tariefinstellingen dus identiek. Het verschil zit alleen in de gekozen AI-strategie (Balanced vs. Max Profit) — maar opvallend genoeg deden beide AI’s niets tijdens het goedkoopste kwartiermoment.
Tesla Model Y, RWD, Byd Atto 3
Ik heb een 2de Eastron MD630 Modbus V2 gebruikt om mijn bestaande omvormer te proberen uitlezen maar ik krijg deze niet gekoppeld aan mijn Sigenstor. Mijn gridmeter is exact dezelfde en die was vlekkeloos gekoppeld. Ik heb de 3rd party meter aangesloten om de Modbus2 poort, dus pin 15,16 en 10 maar hij wordt niet herkend in de app. Op het scherm van de meter zelf kan ik mijn zonnevermogen correct aflezen.
Ik heb al vanalles geprobeerd; modbus adres van de meter aanpassen, draad nakijken, nieuwe draad gebruiken, in de instellingen modbus slave aanpassen naar modbus host. Ik krijg het echt niet in orde, dus als er iemand kan helpen of even in zijn modbus instellingen kijken zou dat fantastisch zijn.
Amber 65. Atlantic Explorer. 20.000Wp zonnepanelen. 48kWh/20kW Sigenergy thuisbatterij Kia Niro EV. Zappi Laadpaal. Bakkerij aan huis -> 40kW deckoven
Vanmiddag heb ik hem ook handmatig een uur op laden gezet want hij had laden niet in de prognose.ArPi75 schreef op woensdag 1 oktober 2025 @ 19:14:
[...]
Mijne kocht vanmiddag ook niet in maar deed dat vannacht wel tussen 2:30 en 3:00 uur en van 5:00 - 5:30 uur.
Zojuist om 18:30 begon hij wel met 16kW te ontladen naar het net.
Nu idd aan het dumpen.
Amber 65. Atlantic Explorer. 20.000Wp zonnepanelen. 48kWh/20kW Sigenergy thuisbatterij Kia Niro EV. Zappi Laadpaal. Bakkerij aan huis -> 40kW deckoven
De meter zelf moet je ook instellen op een kanaal, dus een ander kanaal dan die van de gridmeter.sbtech schreef op woensdag 1 oktober 2025 @ 19:19:
Zijn er mensen die ervaring hebben met het aansluiten van een 3rd party omvormer door middel van een extra modbus meter?
Ik heb een 2de Eastron MD630 Modbus V2 gebruikt om mijn bestaande omvormer te proberen uitlezen maar ik krijg deze niet gekoppeld aan mijn Sigenstor. Mijn gridmeter is exact dezelfde en die was vlekkeloos gekoppeld. Ik heb de 3rd party meter aangesloten om de Modbus2 poort, dus pin 15,16 en 10 maar hij wordt niet herkend in de app. Op het scherm van de meter zelf kan ik mijn zonnevermogen correct aflezen.
Ik heb al vanalles geprobeerd; modbus adres van de meter aanpassen, draad nakijken, nieuwe draad gebruiken, in de instellingen modbus slave aanpassen naar modbus host. Ik krijg het echt niet in orde, dus als er iemand kan helpen of even in zijn modbus instellingen kijken zou dat fantastisch zijn.
De modbus aansluiting op pin 15 en 16 is precies andersom dan die van 13 en 15 qua + en -.
Dan zou het moeten werken.
Wat is trouwens pin 10 ook al weer? Ik kan me niet herinneren dat ik die heb aangesloten voor die 2e meter. Alleen de pin 15 en 16, 2 draadjes.
Ben niet thuis, dus kan helaas niet voor je kijken.
[ Voor 7% gewijzigd door kliffen op 01-10-2025 20:14 ]
Sigenstor 32kWh/10kW + EVDC. PV 13kWp. WP 5000kWh/jaar. EV 5000kWh/jaar
Want de AI geraakt ervan in de war en ik ook...
jep ... ik ... eigen modus aangemaakt op copy zelfconsumptie, en met batterij automatisering zelf ingesteld op welke uren die laad en ontlaad.. sofar so good, maar je moet wel elke dag aan de bak voor de programmeringuray schreef op donderdag 2 oktober 2025 @ 10:23:
Iemand al een manier gevonden om de Sigenergy goed te laten werken met de nieuwe kwartier prijzen, terwijl je een uur prijzen leverancier hebt ?
Want de AI geraakt ervan in de war en ik ook...
ik maak na 14:00 wel de programmering voor morgen , en die zal ik delen , die kan je dan importeren via de app en erop draaien
Het is overigens zoals @duoruvis zegt teleurstellend dat AI max profit niets doet als er 7 cent verschil zit tussen 1600-1615 en 1615-1630 , met max profit zou je verwachten dat deze een kwartier oplaad en dan weer een kwartier ontlaad. aan de andere kant nu wel de redding voor eigenaren die nog bij een leverancier zitten die nog uurprijzen hanteert, anders zou de schade nog erger zijn.
Er is nog veel ruimte voor verbetering van inkomsten met AI lijkt me
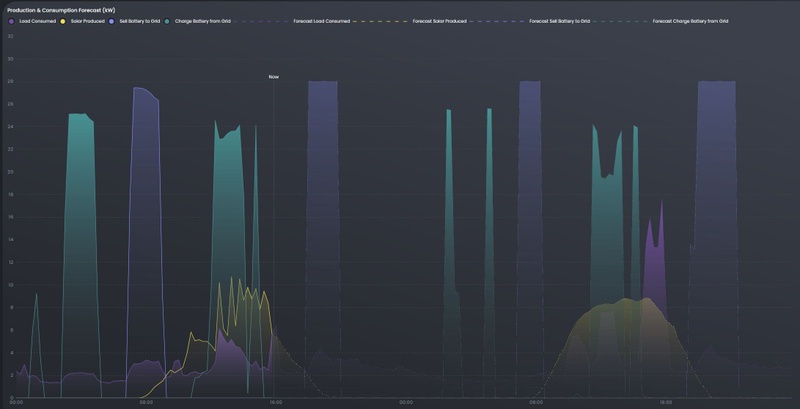
Ik zet hem vanmiddag om 13:00 even een uur aan het laden. Want als ik naar de voorspellingsgrafiek kijk, lijkt het me raar dat ie vanaf 20:30 stroom uit het net wil halen terwijl dat duurder is dan vanmiddag.
hier even screenshots van de zelf gemaakte modus (AI moet uitgeschakeld worden!)uray schreef op donderdag 2 oktober 2025 @ 11:18:
@Djaro Bedankt.
Ik zet hem vanmiddag om 13:00 even een uur aan het laden. Want als ik naar de voorspellingsgrafiek kijk, lijkt het me raar dat ie vanaf 20:30 stroom uit het net wil halen terwijl dat duurder is dan vanmiddag.
[Afbeelding]
ik kan blijkbaar een code geven die je ingeeft bij importeren en dan krijg je vanzelf onderstaande settings.
Het is nog even onduidelijk als ik die bijwerk vanmiddag of die dan ook meegenomen worden.
Wie wil proefkonijntje zijn dan stuur ik even de code met private message.
Ik kan ook evt. uitleggen met screenshots hoe je dit zelf kan aanmaken als daar behoefte aan is!?
Note de tijden staan door elkaar heen nu en niet netjes op volgorde omdat ik er pas later achter kwam dat je voor tijden dat je niet laad of ontlaad ook de tijden "vol" moet maken met instellingen dat de batterij zelf consumptie doet. als je dat niet doet, gaat deze in die tijden zijn eigen leven leiden
:strip_exif()/f/image/6FJXf516oYVHN90v8LbTcChr.jpg?f=fotoalbum_large)
In het verleden zag ik de Sigenergy altijd sturen op halve uren en volgens mij gebeurd dat nu nog steeds, daarmee werkt het dus nu niet goed met kwartierprijzen.
Zijn er meer mensen die dit ervaren?
[ Voor 0% gewijzigd door Babro op 02-10-2025 12:24 . Reden: Tikfout ]
20 kWp PV, 17 kw omvormer, 32 kWh batterij, 64 kWh EV
Bij heeft de accu van 11;45 tot16;30 constant geladen SOC 32KWH. Dan van 18:30 tot 20:00 ontladen naar een Soc van 12,5Djaro schreef op donderdag 2 oktober 2025 @ 11:11:
[...]
jep ... ik ... eigen modus aangemaakt op copy zelfconsumptie, en met batterij automatisering zelf ingesteld op welke uren die laad en ontlaad.. sofar so good, maar je moet wel elke dag aan de bak voor de programmering![]()
ik maak na 14:00 wel de programmering voor morgen , en die zal ik delen , die kan je dan importeren via de app en erop draaien![]()
Het is overigens zoals @duoruvis zegt teleurstellend dat AI max profit niets doet als er 7 cent verschil zit tussen 1600-1615 en 1615-1630 , met max profit zou je verwachten dat deze een kwartier oplaad en dan weer een kwartier ontlaad. aan de andere kant nu wel de redding voor eigenaren die nog bij een leverancier zitten die nog uurprijzen hanteert, anders zou de schade nog erger zijn.
Er is nog veel ruimte voor verbetering van inkomsten met AI lijkt me
Voor mij is 7 cent wel het minimale wat er aan verschil moet zijn. Een 8KWh accu kost €3200 is 400 per KWH bij 10000 cycli zijn dat 4 cent, dan nog de laad en ontlaad verliezen 15% zitten we al op 5 cent. De infrastructuur , omwormer, gateway, etc . De verschillen gisteren waren teminste de moeite waard
Dwaasheid, hetzelfde doen maar een ander resultaat verwachten.WP Vaillant VWL 125/6A, hybride,SolarEdge 18,1Kwp 17 Kw omvormer, Sig 32kwh. 17Kw. Bungalow 245m2 VVW. A+++,
Jep, maar die investering ben ik al kwijt dus er iets van terugzien zou fijn zijn, als ik er niets mee doe krijg ik ook niets, dus ik probeer gewoon alles (terug) te pakken wat ik kanMipatje schreef op donderdag 2 oktober 2025 @ 12:25:
[...]
Bij heeft de accu van 11;45 tot16;30 constant geladen SOC 32KWH. Dan van 18:30 tot 20:00 ontladen naar een Soc van 12,5
Voor mij is 7 cent wel het minimale wat er aan verschil moet zijn. Een 8KWh accu kost €3200 is 400 per KWH bij 10000 cycli zijn dat 4 cent, dan nog de laad en ontlaad verliezen 15% zitten we al op 5 cent. De infrastructuur , omwormer, gateway, etc . De verschillen gisteren waren teminste de moeite waard
[Afbeelding]
Dan heb ik een batterij over 10 jaar die nog supergoed is , altijd in de garage heeft gestaan van oma is geweest etc.. terwijl er dan mogelijk 4x betere modellen zijn.
met zelf bouw modus niet slecht he
grid => accu
grid => load
accu => load
accu => grid
Mooi zou zijn om actueel te kunnen laten zien of en zo ja welk deel van de accu waar heen gaat, maar uiteindelijk vind ik het belangrijker om te weten hoeveel kWh van waar naar waar zijn gegaan. Zeg maar de basis van de Sankey diagrammen in de Sigenergy app.
Audi Q4 e-tron 45 Quattro, 10.600 Wp PV, water-water warmtepomp, gasloos, dynamisch energiecontract, 32 kWh thuisaccu
Zeker niet slecht. Mijn primaire insteek is niet het terugverdienen maar een redelijke ROI. 10 tot 12 jaar. Oma's zijn er niet meer en ben zelf al een oudere opa. In verhouding heb ik ongeveer hetzelfde resultaat. Jij 94Kwh met 27kw omvormer. Ik heb 32 kwh met 17 kw omvormer en een 3x25A aansluiting.Djaro schreef op donderdag 2 oktober 2025 @ 13:08:
[...]
Jep, maar die investering ben ik al kwijt dus er iets van terugzien zou fijn zijn, als ik er niets mee doe krijg ik ook niets, dus ik probeer gewoon alles (terug) te pakken wat ik kan![]()
Dan heb ik een batterij over 10 jaar die nog supergoed is , altijd in de garage heeft gestaan van oma is geweest etc.. terwijl er dan mogelijk 4x betere modellen zijn.
met zelf bouw modus niet slecht he
[Afbeelding]
Wat ik echt interessant ga vinden is hoe de 5000Kwh die mijn WP in de 4 wintermaanden gebruikt en de overige 20 kwh/dag die er in mijn huis verbruikt worden, verdeeld gaan worden. Het gaat een leer rmoment worden of ik genoeg capaciteit heb met mijn 32KWH of dat er nog accu's bij moeten komen.
Dwaasheid, hetzelfde doen maar een ander resultaat verwachten.WP Vaillant VWL 125/6A, hybride,SolarEdge 18,1Kwp 17 Kw omvormer, Sig 32kwh. 17Kw. Bungalow 245m2 VVW. A+++,
Misschien deze:ArPi75 schreef op donderdag 2 oktober 2025 @ 15:59:
Weet iemand hoe je in Home Assistant met deze integratie kan bepalen hoe de accu precies ge- en ontladen werd, dus specifiek:
grid => accu
grid => load
accu => load
accu => grid
Mooi zou zijn om actueel te kunnen laten zien of en zo ja welk deel van de accu waar heen gaat, maar uiteindelijk vind ik het belangrijker om te weten hoeveel kWh van waar naar waar zijn gegaan. Zeg maar de basis van de Sankey diagrammen in de Sigenergy app.
[Afbeelding]
https://github.com/MindFreeze/ha-sankey-chart
Is het slimmer om een bestaande omvormer van 6 KW (op zolder) weg te halen en de kabels te verlengen en naar de Sigenstor te laten lopen (van min 6 kW) in de garage? Of is het slimmer de bestaande omvormer met de batterij te verbinden?
Want als ik het goed snap kan de Sigenstor als omvormer fungeren toch?
Het is nog wat prematuur, maar ik kan nu makkelijk kabels trekken en over een paar maanden niet meer....
[ Voor 0% gewijzigd door Pzz op 03-10-2025 17:17 . Reden: typo, knullige zin ]
Het beste is om als je een stringomvormer hebt de DC kabels te verlengen en naar de schuur te brengen. Als je de bestaande omvormer met de batterij verbind heb je +1 omzetverlies.
Amber 65. Atlantic Explorer. 20.000Wp zonnepanelen. 48kWh/20kW Sigenergy thuisbatterij Kia Niro EV. Zappi Laadpaal. Bakkerij aan huis -> 40kW deckoven
ten eerste scheeld dat omzettingsverliezen.
en ten tweede alles mooi in de Sigen App.
Maar zoals Timpel al aangaf, dit werkt eigenlijk alleen met String opstelling.
[ Voor 27% gewijzigd door uray op 02-10-2025 18:44 ]
Ik bedoelde niet de sankey-chart zelf, die had ik inderdaad al, maar ik bedoelde de waarden. Inmiddels is het me gelukt om zelf middels de volgende template een goede inschatting te maken (en een beetje Copilot hulp)
Deze code kun je direct uitproberen via Developer tools => Template en lijkt vooralsnog redelijk te kloppen.code:
1 2 3 4 5 6 7 8 9 10 11 12 13 14 15 16 17 18 19 20 21 22 23 24 25 26 27 28 29 30 31 32 33 34 35 36 37 38 39 40 41 42 43 44 45 46 47 48 49 50 51 52 53 54 55 56 57 58 59 60 61 62 63 64 65 66 67 68{% set load = states('sensor.sigen_plant_consumed_power') | float(0) %} {% set battery = states('sensor.sigen_plant_battery_power') | float(0) %} {% set grid = states('sensor.sigen_plant_grid_active_power') | float(0) %} {% set pv = states('sensor.sigen_plant_pv_power') | float(0) %} {% set battery_loss = -(states('sensor.sigen_plant_plant_active_power') | float + battery) %} {# Initiele verdeling #} {% set pv_to_load = min(pv, load) %} {% set remaining_load = load - pv_to_load %} {% set remaining_loss = battery_loss %} {% set battery_to_load = 0 %} {% set battery_to_loss = 0 %} {% set battery_to_grid = 0 %} {% set pv_to_battery = 0 %} {% set pv_to_grid = 0 %} {% set grid_to_load = 0 %} {% set grid_to_battery = 0 %} {# Batterij ontlaadt #} {% if battery < 0 %} {% set battery_available = -battery %} {% set battery_to_load = min(battery_available, remaining_load) %} {% set battery_available = battery_available - battery_to_load %} {% set remaining_load = remaining_load - battery_to_load %} {% set battery_to_loss = min(battery_available, remaining_loss) %} {% set battery_available = battery_available - battery_to_loss %} {% set remaining_loss = remaining_loss - battery_to_loss %} {% set battery_to_grid = battery_available %} {% endif %} {# Grid levert stroom #} {% if grid > 0 %} {% set grid_to_load = min(grid, remaining_load) %} {% set remaining_grid = grid - grid_to_load %} {% set remaining_load = remaining_load - grid_to_load %} {% set grid_to_loss = min(remaining_grid, remaining_loss) %} {% set remaining_grid = remaining_grid - grid_to_loss %} {% set remaining_loss = remaining_loss - grid_to_loss %} {% if battery > 0 %} {% set grid_to_battery = min(battery, remaining_grid) %} {% endif %} {% else %} {% set grid_to_loss = 0 %} {% endif %} {# PV overschot #} {% set pv_remaining = pv - pv_to_load %} {% if battery > 0 %} {% set pv_to_battery = min(battery - grid_to_battery, pv_remaining) %} {% set pv_remaining = pv_remaining - pv_to_battery %} {% endif %} {% set pv_to_grid = pv_remaining %} {# Output #} grid => load: {{ grid_to_load | round(3) }} kW grid => accu: {{ grid_to_battery | round(3) }} kW grid => loss: {{ grid_to_loss | round(3) }} kW accu => load: {{ battery_to_load | round(3) }} kW accu => loss: {{ battery_to_loss | round(3) }} kW accu => grid: {{ battery_to_grid | round(3) }} kW pv => load: {{ pv_to_load | round(3) }} kW pv => grid: {{ pv_to_grid | round(3) }} kW pv => accu: {{ pv_to_battery | round(3) }} kW
Er zitten wel wat aannames in die links of rechts voor wat verschil kunnen zorgen, uitgangspunten waren:
Volgorde van Energieverdeling
De energiebronnen zijn: PV, accu, grid. De toewijzing gebeurt in deze volgorde:
Voor verbruikers:
- PV → load
- Accu → load
- Grid → load
- Accu → verlies
- Grid → verlies
- PV → accu
- Grid → accu
- PV → grid
- Accu → grid
Audi Q4 e-tron 45 Quattro, 10.600 Wp PV, water-water warmtepomp, gasloos, dynamisch energiecontract, 32 kWh thuisaccu
Met mijn bekende tarieven doet de ai het tot nu toe goed. Dus met meer verschil, is het minder een issue.
Ik heb een oproep gedaan een functie te pushen voor 1 uur default zoals het was en de 15min opt-in te maken via tarieven.
Verwacht wel dat ze deze gaan oppakken op korte termijn, maar we gaan het zien.
WP: ME SUZ-SWM80VA + ERST20D-VM2D || PV: 12.000Wp || Batterij: SigenStor 12kW + 24kWh || A++++ 151m2 570m3 op water || WTW: Itho Daalderop HRU 350 ECO || Auto: Leapmotor B10 Design Pro Max 67,1 kWh
Maar even zonder gekheid, de AI bij mij heeft nu zoiets van:
Ok, je wilt het zelf bepalen ? Nou succes ermee dan, ik ga naar huis.
Na mijn Geforceerde Laad actie van vanmiddag en Ontlaadt actie van vanavond.
Zie geen Prognoses meer in de App...
[ Voor 75% gewijzigd door uray op 02-10-2025 20:35 ]
Nee niet verplicht.daemonix schreef op woensdag 1 oktober 2025 @ 15:43:
[...]
Het is toch verplicht om per kwartier te beprijzen, je mag een overzicht per uur middelen maar de beprijzing zelf is per kwartier.
Ik had hierboven ergens een youtube video geplaatst daar wordt het uitgelegd.
Maar het is verplicht tussen tennet/epex wn de energiebedrijven, maar niet tussen de energiebedrijven en de consument. De meeste energiebedrijven springen er wel op in richting de consument en omdat de consument het verwacht en omdat het ook beter voor hen zelf is.
Maar het is ook intensief om door te voeren in je bedrijf weet ik. Want je moet de software in je app bouwen, maar ook in je backend systemen, facturatie systemen enz enz dus best wel even een klus. Dus de ene is er sneller mee dan de ander
Dat klopt, als je te veel aanpassingen doet dan krijg je pas na 24 uur verloop weer een nieuwe prognose. Je haalt hem uit zijn learning en verwachtingen management strategy. Dat was altijd al zo.uray schreef op donderdag 2 oktober 2025 @ 20:19:
En die tarieven waren ook alweer ?
Maar even zonder gekheid, de AI bij mij heeft nu zoiets van:
Ok, je wilt het zelf bepalen ? Nou succes ermee dan, ik ga naar huis.
Na mijn Geforceerde Laad actie van vanmiddag en Ontlaadt actie van vanavond.
Zie geen Prognoses meer in de App...
Max profit.
WP: ME SUZ-SWM80VA + ERST20D-VM2D || PV: 12.000Wp || Batterij: SigenStor 12kW + 24kWh || A++++ 151m2 570m3 op water || WTW: Itho Daalderop HRU 350 ECO || Auto: Leapmotor B10 Design Pro Max 67,1 kWh
Waarom factor 1.31 by selling?Bschnitz schreef op donderdag 2 oktober 2025 @ 21:07:
[...]
Dat klopt, als je te veel klopt en aanpassingen doet dan krijg je pas na 24 uur verloop weer een nieuwe prognose. Je haalt hem uit zijn learning en verwachtingen management strategy. Dat was altijd al zo.
Max profit.
[Afbeelding]
Audi Q4 e-tron 45 Quattro, 10.600 Wp PV, water-water warmtepomp, gasloos, dynamisch energiecontract, 32 kWh thuisaccu
Het verschil zit ‘m in de framing. “De ene is er sneller mee dan de ander” klinkt alsof iedereen onderweg is naar kwartierprijzen, alleen met wat verschillend tempo. Maar feitelijk is het zo dat sommige leveranciers bewust andere prioriteiten stellen en het voorlopig (nog) niet willen aanbieden. Een deel kiest er zelfs expliciet voor om de consument nog niet per kwartier af te rekenen – en dat voelt minder als welwillend vertragen en meer als een strategische keuze om het nog even uit te stellen.HenkS schreef op donderdag 2 oktober 2025 @ 20:58:
[...]
Nee niet verplicht.
Ik had hierboven ergens een youtube video geplaatst daar wordt het uitgelegd.
Maar het is verplicht tussen tennet/epex wn de energiebedrijven, maar niet tussen de energiebedrijven en de consument. De meeste energiebedrijven springen er wel op in richting de consument en omdat de consument het verwacht en omdat het ook beter voor hen zelf is.
Maar het is ook intensief om door te voeren in je bedrijf weet ik. Want je moet de software in je app bouwen, maar ook in je backend systemen, facturatie systemen enz enz dus best wel even een klus. Dus de ene is er sneller mee dan de ander
Het ei is gelegd😅 Besteld!Djaro schreef op dinsdag 23 september 2025 @ 10:53:
[...]
@shthpnz: Dus volgens mij kun je er niet onderuit... bestellen die Sigenergy
17kW, 36 kWh, gateway
Dank voor jullie geduldige informatieverstrekking 👌
Huis uit 1904; gasloos; HR++ x133; PV: Sunpower 9kWp; WP: Nibe F2120-16+VVM S320; LTV: Jaga’s met DBH; 2 Daikin airco’s; 4 PiB’s Sigenergy 17kW 36kWh; laadpaal, 2 EV’s
10% zonneplan bonus
Maar die gaat uiteraard eind 2026 eruit.
WP: ME SUZ-SWM80VA + ERST20D-VM2D || PV: 12.000Wp || Batterij: SigenStor 12kW + 24kWh || A++++ 151m2 570m3 op water || WTW: Itho Daalderop HRU 350 ECO || Auto: Leapmotor B10 Design Pro Max 67,1 kWh
Zelfde set als wat ik heb staan. Ga je geen spijt van hebben. Gefeliciteerd met je aankoop!shthpnz schreef op donderdag 2 oktober 2025 @ 21:36:
[...]
Het ei is gelegd😅 Besteld!
17kW, 36 kWh, gateway
Dank voor jullie geduldige informatieverstrekking 👌
Het is een SMA Sunny Tripower 6.0 (en ligt trouwens wel voor 9000 WP op het dak aan Trina Solar 375 WP panelen), meer "techniek" vind ik niet op de originele rekening terug .timpel_800 schreef op donderdag 2 oktober 2025 @ 18:43:
Wat voor omvormer? String of Micro's?
Het beste is om als je een stringomvormer hebt de DC kabels te verlengen en naar de schuur te brengen. Als je de bestaande omvormer met de batterij verbind heb je +1 omzetverlies.
Dit was er allemaal al toen we het huis kochten. Dus dit gok dat dit een "string"-omvormer is?
Ik kan in de tussentijd 1x per dag de "handmatige" actie doen zonder dat die hem flipt.uray schreef op donderdag 2 oktober 2025 @ 22:19:
@Bschnitz Blijkbaar gebruikte ik jou instellingen al...
Ik zal proberen er met m'n tengels af te blijven...
M u s t, r e s i s t . . .
Het is inderdaad hem effe zijn ding laten doen.
Nu is die sowieso wat "raar" aan het doen de komende maand vanwege de nieuwe periode.
Ons gedrag zal namelijk veranderen, we zitten meer binnen en verwarming gaat aan etc.
Zal je een voorbeeld geven van gedrag en de ai.
We waren 1 week weg en mijn schoonouders bleven in ons huis. Resultaat was dat de ai 6-7kWh avonds ging bewaren ipv 2-3kWh, alleen omdat die man tot half 2 snachts TV kijkt en wij normaal tussen 22-23 naar bed gaan.
Schoonmoeders vond het leuk om elke ochtend om half 8 een was te draaien, terwijl wij dat in de middag doen.
Dus mijn ai moet nu minimaal 1 week weer ons patroon leren....
WP: ME SUZ-SWM80VA + ERST20D-VM2D || PV: 12.000Wp || Batterij: SigenStor 12kW + 24kWh || A++++ 151m2 570m3 op water || WTW: Itho Daalderop HRU 350 ECO || Auto: Leapmotor B10 Design Pro Max 67,1 kWh
Energiemeter op een ander adres zetten dan default 1. En aansluiten op RS485-1, pin 15 (A+ ) en 16 ( B- ) met 11 als afscherming/ground. Zie plaatje.sbtech schreef op woensdag 1 oktober 2025 @ 19:19:
Zijn er mensen die ervaring hebben met het aansluiten van een 3rd party omvormer door middel van een extra modbus meter?
Ik heb een 2de Eastron MD630 Modbus V2 gebruikt om mijn bestaande omvormer te proberen uitlezen maar ik krijg deze niet gekoppeld aan mijn Sigenstor. Mijn gridmeter is exact dezelfde en die was vlekkeloos gekoppeld. Ik heb de 3rd party meter aangesloten om de Modbus2 poort, dus pin 15,16 en 10 maar hij wordt niet herkend in de app. Op het scherm van de meter zelf kan ik mijn zonnevermogen correct aflezen.
Ik heb al vanalles geprobeerd; modbus adres van de meter aanpassen, draad nakijken, nieuwe draad gebruiken, in de instellingen modbus slave aanpassen naar modbus host. Ik krijg het echt niet in orde, dus als er iemand kan helpen of even in zijn modbus instellingen kijken zou dat fantastisch zijn.
[ Voor 14% gewijzigd door Consulectro op 03-10-2025 10:36 . Reden: Plaatje toegevoegd. ]
12kW Nibe F1255-12R wp, 3x80m bronboring, 60x305wp PV waarvan 20xPVT (Use All Energy). Energieleverend sinds 9-6-2019.
@Pzz idd, string. Dc kabels verlengen dus. Let op + en - mogen niet door een buis. Verder geen probleem. Afhankelijk van de afstand zou ik 6mm2 pakken. https://www.vekto.nl/sola...casolar-tuv-eca-100-meteruray schreef op vrijdag 3 oktober 2025 @ 12:18:
@Pzz Ja,dat is een String Omvormer.
@Bschnitz Nou, dat wordt dan nog wat, ik werk in ploegendienst.
Amber 65. Atlantic Explorer. 20.000Wp zonnepanelen. 48kWh/20kW Sigenergy thuisbatterij Kia Niro EV. Zappi Laadpaal. Bakkerij aan huis -> 40kW deckoven
Ook dat heeft een patroon hoor. Langere termijn maar toch een patroon.uray schreef op vrijdag 3 oktober 2025 @ 12:18:
@Bschnitz Nou, dat wordt dan nog wat, ik werk in ploegendienst.
Tesla Model Y, RWD, Byd Atto 3
Met een handmatige actie bedoel je bijv geforceerd laden of ontladen? Doe ik regelmatig. Lijkt niet heel veel effect te hebben maar misschien ben ik minder precies dan jij met opletten.Bschnitz schreef op vrijdag 3 oktober 2025 @ 08:01:
[...]
Ik kan in de tussentijd 1x per dag de "handmatige" actie doen zonder dat die hem flipt.
Het is inderdaad hem effe zijn ding laten doen.
Nu is die sowieso wat "raar" aan het doen de komende maand vanwege de nieuwe periode.
Ons gedrag zal namelijk veranderen, we zitten meer binnen en verwarming gaat aan etc.
Zal je een voorbeeld geven van gedrag en de ai.
We waren 1 week weg en mijn schoonouders bleven in ons huis. Resultaat was dat de ai 6-7kWh avonds ging bewaren ipv 2-3kWh, alleen omdat die man tot half 2 snachts TV kijkt en wij normaal tussen 22-23 naar bed gaan.
Schoonmoeders vond het leuk om elke ochtend om half 8 een was te draaien, terwijl wij dat in de middag doen.
Dus mijn ai moet nu minimaal 1 week weer ons patroon leren....
Amber 65. Atlantic Explorer. 20.000Wp zonnepanelen. 48kWh/20kW Sigenergy thuisbatterij Kia Niro EV. Zappi Laadpaal. Bakkerij aan huis -> 40kW deckoven
Nou, als ik het 3-4x per dag doe dan is de ai het soms ook kwijt en krijg ik soms niet eens meer een voorspelling.timpel_800 schreef op vrijdag 3 oktober 2025 @ 12:34:
[...]
Met een handmatige actie bedoel je bijv geforceerd laden of ontladen? Doe ik regelmatig. Lijkt niet heel veel effect te hebben maar misschien ben ik minder precies dan jij met opletten.
Dus ik herken dat wel wat hij zegt.
Zolang het bij 1 max 2 keer per dag blijft gaat het eigenlijk wel goed.
Dus ergens zit er wel een keerpunt van logica voor de ai.
WP: ME SUZ-SWM80VA + ERST20D-VM2D || PV: 12.000Wp || Batterij: SigenStor 12kW + 24kWh || A++++ 151m2 570m3 op water || WTW: Itho Daalderop HRU 350 ECO || Auto: Leapmotor B10 Design Pro Max 67,1 kWh
Dat zijn maar 2 acties. Wel leek het er gisteren op dat ie alsnog heeft uitgevoerd wat ie van plan was.
Alleen was dat niet meer visueel inzichtelijk.
Amber 65. Atlantic Explorer. 20.000Wp zonnepanelen. 48kWh/20kW Sigenergy thuisbatterij Kia Niro EV. Zappi Laadpaal. Bakkerij aan huis -> 40kW deckoven
Mipatje schreef op donderdag 2 oktober 2025 @ 12:25:
Voor mij is 7 cent wel het minimale wat er aan verschil moet zijn. Een 8KWh accu kost €3200 is 400 per KWH bij 10000 cycli zijn dat 4 cent, dan nog de laad en ontlaad verliezen 15% zitten we al op 5 cent. De infrastructuur , omwormer, gateway, etc .
1 kleine correctie: ik heb 2 omvormers van 25kw, dus ik kan bijna altijd max naar en van de grid want ik heb nog 23400 ruimte over en daar kom ik nog niet overheen tot dusver.Mipatje schreef op donderdag 2 oktober 2025 @ 16:27:
Zeker niet slecht. Mijn primaire insteek is niet het terugverdienen maar een redelijke ROI. 10 tot 12 jaar. Oma's zijn er niet meer en ben zelf al een oudere opa. In verhouding heb ik ongeveer hetzelfde resultaat. Jij 94Kwh met 27kw omvormer. Ik heb 32 kwh met 17 kw omvormer en een 3x25A aansluiting.
De @Mipatje special test
Jij bent van de ROI, dus ik dacht, laat ik het gewoon testen , ik zit toch elke dag de laad en ontlaad te proggen dus dan aan de hand van het resultaat bepalen welk verschil zinnig is en wat de grens is.
Ik doe gewoon een cycle geheel laden en ontladen met een verschil van 6 cent.
0:00
Start 10% nog in de batterijen ,9kw dus met 4kw meer begonnen (5kw is backup stop)
0:00 zelfconsumptie tot 02:00
2:00 laden (22 cent) tot 06:00 (hij stopt toch als die vol is)
0600 zelfconsumptie tot 0800
0800 ontladen tot 11:00 (was om 10:45 leeg) 8 tot 10 was 28 cent, en 10 tot 11 27 cent
Zover ik het zie heb ik door die handelingen 16kwh gratis eigenverbruik gehad en 1 eurootje toegekregen.
4 cent lijkt me dan ook de het minimum om nog wat aan over te houden.
ik heb de zonneopbrengst er vanaf getrokken (4.5 kwh)
Graag jouw mening want wellicht mis ik wat in de ROI calculatie ?
hier nog de relevante shots
:strip_exif()/f/image/9jxgY1CwSMGNSumRkKonphDl.jpg?f=fotoalbum_large)
Lol , feli, dus over maandje of 2 heb je hem ?shthpnz schreef op donderdag 2 oktober 2025 @ 21:36:
[...]
Het ei is gelegd😅 Besteld!
17kW, 36 kWh, gateway
Dank voor jullie geduldige informatieverstrekking 👌
Is dit inmiddels afgerond ? ben niet nieuwsgierig ofzoduoruvis schreef op zondag 31 augustus 2025 @ 19:22:
[...]
📊 Testplanning september – samenvatting & laatste check
– Uitgangsvarianten Ruvis/Buren (augustus)
Ruvis: Buy = 1,21×DA + 14,76 / Sell = 1,18×DA + 6,0 (Max Profit).
Buren: Buy = 1,21×DA + 14,0 / Sell = 1,00×DA + 14,0 (Max Profit).
📌 Week 1 – Mipatje Max Profit vs. balanced
Buren: Buy = 1,21×DA + 0,14 / Sell = 1,21×DA + 0,10 (AI Max profit)
Ruvis: Buy = 1,21×DA + 0,14 / Sell = 1,21×DA + 0,10 (AI Balanced)
🔹 AI-aanpassing minimaal: tarieven liggen dicht bij uitgangsvarianten, enkel de modus wijzigt.
📌 Week 2 – kliffen zelfgebruik vs. AI-zelfgebruik
Buren: Buy = 1,26×DA + 15 ct / Sell = 1,16×DA + 13,6 ct (Sigen modus zelfgebruik)
Ruvis: Buy = 1,26×DA + 15 ct / Sell = 1,16×DA + 13,6 ct (Sigen AI zelfgebruik 3e modus)
🔹 Duidelijke afwijking, daarom apart ingepland.
📌 Week 3 – Djaro AI balanced vs. AI balanced post-saldering
Buren: Buy = 1,21×DA + 14,29 / Sell = 1,18×DA + 12,29 (AI balanced)
Ruvis: Buy = 1,21×DA + 14,29 / Sell = 1,00×DA + 0,00 (AI balanced / post-saldering test)
🔹 Interessant als afsluiter: een echte post-saldering simulatie.
@Mipatje, @kliffen en @Djaro: heb ik jullie modes en tarieven zo correct overgenomen? (Final control / laatste check)
Dank alvast voor jullie feedback!
@Djaro vandaag komt de eerste week van @Mipatje online 📊. De opvolgende weken volgen daarna snel in dezelfde opzet.Djaro schreef op vrijdag 3 oktober 2025 @ 14:28:
[...]
Is dit inmiddels afgerond ? ben niet nieuwsgierig ofzo
Ja, ik zie er naar uit. Met enige medewerking kom ik al over 1 maand met allerlei newbie-vragen😀Djaro schreef op vrijdag 3 oktober 2025 @ 14:24:
[...]
Lol , feli, dus over maandje of 2 heb je hem ?
Ondertussen wil ik zelf de kabels van meterkast naar Gateway/batterij/Enphase zelf aanleggen. 20 meter. Die moeten door het in gebruik zijnde kantoor. Dus weekend-werk. Gelukkig levert de installateur alle kabels aan en wordt mijn werk gehonoreerd 👍
Huis uit 1904; gasloos; HR++ x133; PV: Sunpower 9kWp; WP: Nibe F2120-16+VVM S320; LTV: Jaga’s met DBH; 2 Daikin airco’s; 4 PiB’s Sigenergy 17kW 36kWh; laadpaal, 2 EV’s
📌 Inleiding
Deze eerste weektest is opgezet met hulp van @Mipatje, @kliffen en @Djaro. Doel is niet het vinden van de ‘beste’ strategie, maar het zichtbaar maken van AI-keuzes en hun effecten. Zo ontstaat inzicht waarmee gebruikers zelf een passende strategie kunnen ontwikkelen, afhankelijk van hun eigen setup (Sigenergy, PV, verbruikers) en financiële doelen.
In week 2 is de oorspronkelijke @kliffen-test (Balanced) tijdelijk stopgezet. Reden: de hoge piekprijzen maakten het zinvoller om andere Max Profit strategieën te testen. Daardoor liep de geplande reeks van drie opeenvolgende weektests uit, en volgen de resultaten later dan eerst voorzien.
Omdat vaak nieuwe vragen van instappers terugkomen, wordt deze reeks volgens vaste opzet opgebouwd (tabellen, grafieken, management summary). Daarmee ontstaat een doorlopende serie die eenvoudig terug te vinden en te vergelijken is. In de FAQ van de openingspost zal een link naar deze reeks worden opgenomen.
💡 Opmerking: Deze test is uitgevoerd met uurprijzen, zoals destijds gebruikelijk. Inmiddels rekent Tibber met 15-minutenprijzen. Dat kan in toekomstige weken leiden tot fijnmaziger verschillen (nauwkeuriger export bij pieken, goedkoper inkopen bij korte dips). De hoofdlijnen en profielen van dit verslag (exportgericht vs. inkoopbeperkend) blijven echter volledig overeind.
📌 [Testverslag] Week 1 – AI Max Profit vs. AI Balanced (Mipatje)
🔹Buy = 1,21×DA + 14,0 / Sell = 1,21×DA + 10,0 (AI Max Profit)
🔹Buy = 1,21×DA + 14,0 / Sell = 1,21×DA + 10,0 (AI Balanced)
📊 Management Summary
🔹Max Profit → meer export, iets hogere winst.
🔹Balanced → minder export, lagere kosten door SOC-reserve.
🔹€/kWh-efficiëntie: vrijwel gelijk.
🔹Verschil zit niet in efficiëntie, maar in profiel: exportgericht vs. inkoopbeperkend.
🔎 Analyse Week 1 – Max Profit vs. Balanced
Zelfverbruik
🔹Nauwelijks verschil: 64 kWh (Max Profit) vs. 66 kWh (Balanced).
Export (naar net)
🔹Max Profit: ~70 kWh → € 19,18
🔹Balanced: ~51 kWh → € 13,60
🔹€/kWh export ≈ € 0,27 voor beide.
Inkoop (van net)
🔹Max Profit: 28 kWh → € 5,35
🔹Balanced: 10 kWh → € 1,89
🔹€/kWh inkoop ≈ € 0,18–0,19.
🔹Balanced houdt een SOC-reserve aan → minder dure inkoop.
Winst
🔹Max Profit: € 13,83
🔹Balanced: € 11,71
🔹Verschil: € 2,12, volledig uit extra export.
Conclusie
🔹Max Profit levert meer op via export, maar is afhankelijker van inkoop.
🔹Balanced geeft meer stabiliteit en lagere kosten door SOC-reserve.
🔹Efficiëntie is gelijk; verschil zit in de balans tussen exportgericht ontladen en inkoopbeperkend gebruik.
Toelichting bij tabel
De eerste twee regels zijn de werkelijke resultaten met een 8 kWh batterij (Tibber/Sigenstor).
De onderste twee regels zijn een *geschaalde voorstelling (* 4) naar 32 kWh batterij. Hierbij blijven vaste netkosten e.d. onveranderd, waardoor de Tibber-factuur niet exact *4 schaalt.
/f/image/EUUYGVksvXbgbUPiYMgzQR9M.png?f=fotoalbum_large)
:strip_exif()/f/image/tJjmCORr3DWkbetPQOJhtXbx.png?f=user_large)
⚠️ T > V (Teruglevering groter dan Verbruik)
Wanneer teruglevering groter is dan verbruik (T > V), wordt een deel van de eerder ontvangen energiebelasting en BTW later weer verrekend.
→ De weekwinstcijfers zijn daardoor iets te gunstig als T > V optreedt.
→ Op weekbasis geeft dit wel goed inzicht in AI-profielen en kosten/baten.
→ Op jaarnota-niveau moet T > V altijd worden meegerekend.
🚀 Stappenplan: winst met Max Profit, zonder T > V-valkuil
1. Verkoop slimmer filteren (hoofdaanpak)
🔹Pas Sell iets aan, bv. 1,21×DA + 11,0 i.p.v. +10,0.
🔹Minder kleine exports, maar hogere marge per kWh.
2. Load shifting
🔹Stuur EV-laden, boiler of warmtepomp naar tarief piekuren.
🔹Je verbruikt overschotten zelf → minder netto export.
3. (Optioneel) SOC-minimum verhogen
🔹Zet ondergrens op 15–20% i.p.v. 5%.
🔹Extra buffer tegen dure inkoop en T > V.
👉 Begin met Sell-drempel verhogen, voeg daarna load shifting toe, en gebruik SOC-verhoging alleen als vangnet.
📈 Visualisaties
🔹Staafdiagram → absolute waarden (export, inkoop, winst).
🔹Curvediagram → verhoudingen en profielen.
🔹Samen laten ze de verschillen in strategie direct zien.
:strip_exif()/f/image/DoPGjuoA9jB5DTdRced4K6w0.png?f=user_large)
🔜 Vervolg
De testreeks is opgezet in drie delen:
🔹Week 1 – Mipatje (Max Profit vs. Balanced) ← dit verslag (01-09-25 t/m 07-09-25)
🔹Week 2 – Kliffen (15-09-25 t/m 21-09-25)
🔹Week 3 – Djaro (22-09-25 t/m 28-09-25)
De volgende tests worden zoveel mogelijk volgens dezelfde opzet opgebouwd: tabellen, grafieken en een management summary. Zo ontstaat een doorlopende reeks die zowel nieuwkomers als gevorderden houvast biedt in hun eigen strategiekeuze.
@timpel_800 bedankt. Nog even een aanvullende vraag: moet ik ieder kabel die binnenkomt onder mijn dak met een eigen kabel naar beneden doortrekken, of kan een vakman deze ook bundelen zodat ik er maar 2 (of 4 of wat handig is) hoef te trekken?timpel_800 schreef op vrijdag 3 oktober 2025 @ 12:31:
[...]
@Pzz idd, string. Dc kabels verlengen dus. Let op + en - mogen niet door een buis. Verder geen probleem. Afhankelijk van de afstand zou ik 6mm2 pakken. https://www.vekto.nl/sola...casolar-tuv-eca-100-meter
Er liggen 24 panelen op het dak samen goed voor 9 PW
Daarvoor heb je de datasheet van de panelen nodig. Kun je zo googlen.
Edit: maar als je toch kabels trekt dan zou ik niet moeilijk doen en gewoon 4 kabels trekken. Zijn de kosten ook niet.
/f/image/XBFidBORcJSnHxH3HYdR1IGt.png?f=fotoalbum_large)
Splitter: https://www.vekto.nl/mc4-...7GuaXKW4_7HhoCotAQAvD_BwE
[ Voor 7% gewijzigd door timpel_800 op 03-10-2025 19:51 ]
Amber 65. Atlantic Explorer. 20.000Wp zonnepanelen. 48kWh/20kW Sigenergy thuisbatterij Kia Niro EV. Zappi Laadpaal. Bakkerij aan huis -> 40kW deckoven
Hartstikke mooi bedankt voor al het werk. De verschillen zijn niet geweldig groot. Mijn installateur adviseerde mij Balanced, Ik ga het de komende tijd verder uitproberen.duoruvis schreef op vrijdag 3 oktober 2025 @ 16:32:
Test en analyse – Week 1: Mipatje Max Profit vs. Balanced
📌 Inleiding
Deze eerste weektest is opgezet met hulp van @Mipatje, @kliffen en @Djaro. Doel is niet het vinden van de ‘beste’ strategie, maar het zichtbaar maken van AI-keuzes en hun effecten. Zo ontstaat inzicht waarmee gebruikers zelf een passende strategie kunnen ontwikkelen, afhankelijk van hun eigen setup (Sigenergy, PV, verbruikers) en financiële doelen.
In week 2 is de oorspronkelijke @kliffen-test (Balanced) tijdelijk stopgezet. Reden: de hoge piekprijzen maakten het zinvoller om andere Max Profit strategieën te testen. Daardoor liep de geplande reeks van drie opeenvolgende weektests uit, en volgen de resultaten later dan eerst voorzien.
Omdat vaak nieuwe vragen van instappers terugkomen, wordt deze reeks volgens vaste opzet opgebouwd (tabellen, grafieken, management summary). Daarmee ontstaat een doorlopende serie die eenvoudig terug te vinden en te vergelijken is. In de FAQ van de openingspost zal een link naar deze reeks worden opgenomen.
💡 Opmerking: Deze test is uitgevoerd met uurprijzen, zoals destijds gebruikelijk. Inmiddels rekent Tibber met 15-minutenprijzen. Dat kan in toekomstige weken leiden tot fijnmaziger verschillen (nauwkeuriger export bij pieken, goedkoper inkopen bij korte dips). De hoofdlijnen en profielen van dit verslag (exportgericht vs. inkoopbeperkend) blijven echter volledig overeind.
📌 [Testverslag] Week 1 – AI Max Profit vs. AI Balanced (Mipatje)
🔹Buy = 1,21×DA + 14,0 / Sell = 1,21×DA + 10,0 (AI Max Profit)
🔹Buy = 1,21×DA + 14,0 / Sell = 1,21×DA + 10,0 (AI Balanced)
📊 Management Summary
🔹Max Profit → meer export, iets hogere winst.
🔹Balanced → minder export, lagere kosten door SOC-reserve.
🔹€/kWh-efficiëntie: vrijwel gelijk.
🔹Verschil zit niet in efficiëntie, maar in profiel: exportgericht vs. inkoopbeperkend.
🔎 Analyse Week 1 – Max Profit vs. Balanced
Zelfverbruik
🔹Nauwelijks verschil: 64 kWh (Max Profit) vs. 66 kWh (Balanced).
Export (naar net)
🔹Max Profit: ~70 kWh → € 19,18
🔹Balanced: ~51 kWh → € 13,60
🔹€/kWh export ≈ € 0,27 voor beide.
Inkoop (van net)
🔹Max Profit: 28 kWh → € 5,35
🔹Balanced: 10 kWh → € 1,89
🔹€/kWh inkoop ≈ € 0,18–0,19.
🔹Balanced houdt een SOC-reserve aan → minder dure inkoop.
Winst
🔹Max Profit: € 13,83
🔹Balanced: € 11,71
🔹Verschil: € 2,12, volledig uit extra export.
Conclusie
🔹Max Profit levert meer op via export, maar is afhankelijker van inkoop.
🔹Balanced geeft meer stabiliteit en lagere kosten door SOC-reserve.
🔹Efficiëntie is gelijk; verschil zit in de balans tussen exportgericht ontladen en inkoopbeperkend gebruik.
Toelichting bij tabel
De eerste twee regels zijn de werkelijke resultaten met een 8 kWh batterij (Tibber/Sigenstor).
De onderste twee regels zijn een *geschaalde voorstelling (* 4) naar 32 kWh batterij. Hierbij blijven vaste netkosten e.d. onveranderd, waardoor de Tibber-factuur niet exact *4 schaalt.
[Afbeelding]
[Afbeelding]
⚠️ T > V (Teruglevering groter dan Verbruik)
Wanneer teruglevering groter is dan verbruik (T > V), wordt een deel van de eerder ontvangen energiebelasting en BTW later weer verrekend.
→ De weekwinstcijfers zijn daardoor iets te gunstig als T > V optreedt.
→ Op weekbasis geeft dit wel goed inzicht in AI-profielen en kosten/baten.
→ Op jaarnota-niveau moet T > V altijd worden meegerekend.
🚀 Stappenplan: winst met Max Profit, zonder T > V-valkuil
1. Verkoop slimmer filteren (hoofdaanpak)
🔹Pas Sell iets aan, bv. 1,21×DA + 11,0 i.p.v. +10,0.
🔹Minder kleine exports, maar hogere marge per kWh.
2. Load shifting
🔹Stuur EV-laden, boiler of warmtepomp naar tarief piekuren.
🔹Je verbruikt overschotten zelf → minder netto export.
3. (Optioneel) SOC-minimum verhogen
🔹Zet ondergrens op 15–20% i.p.v. 5%.
🔹Extra buffer tegen dure inkoop en T > V.
👉 Begin met Sell-drempel verhogen, voeg daarna load shifting toe, en gebruik SOC-verhoging alleen als vangnet.
📈 Visualisaties
🔹Staafdiagram → absolute waarden (export, inkoop, winst).
🔹Curvediagram → verhoudingen en profielen.
🔹Samen laten ze de verschillen in strategie direct zien.
[Afbeelding]
🔜 Vervolg
De testreeks is opgezet in drie delen:
🔹Week 1 – Mipatje (Max Profit vs. Balanced) ← dit verslag (01-09-25 t/m 07-09-25)
🔹Week 2 – Kliffen (15-09-25 t/m 21-09-25)
🔹Week 3 – Djaro (22-09-25 t/m 28-09-25)
De volgende tests worden zoveel mogelijk volgens dezelfde opzet opgebouwd: tabellen, grafieken en een management summary. Zo ontstaat een doorlopende reeks die zowel nieuwkomers als gevorderden houvast biedt in hun eigen strategiekeuze.
Dwaasheid, hetzelfde doen maar een ander resultaat verwachten.WP Vaillant VWL 125/6A, hybride,SolarEdge 18,1Kwp 17 Kw omvormer, Sig 32kwh. 17Kw. Bungalow 245m2 VVW. A+++,
Wat heb jij voor zonnepanelen dat je 9 PetaWatt opbrengt? Wat voor kabels liggen daar wel niet?Pzz schreef op vrijdag 3 oktober 2025 @ 17:44:
[...]
@timpel_800 bedankt. Nog even een aanvullende vraag: moet ik ieder kabel die binnenkomt onder mijn dak met een eigen kabel naar beneden doortrekken, of kan een vakman deze ook bundelen zodat ik er maar 2 (of 4 of wat handig is) hoef te trekken?
Er liggen 24 panelen op het dak samen goed voor 9 PW
Tesla Model Y, RWD, Byd Atto 3
Djaro schreef op vrijdag 3 oktober 2025 @ 14:17:
[...]
[...]
1 kleine correctie: ik heb 2 omvormers van 25kw, dus ik kan bijna altijd max naar en van de grid want ik heb nog 23400 ruimte over en daar kom ik nog niet overheen tot dusver.
De @Mipatje special test![]()
Jij bent van de ROI, dus ik dacht, laat ik het gewoon testen , ik zit toch elke dag de laad en ontlaad te proggen dus dan aan de hand van het resultaat bepalen welk verschil zinnig is en wat de grens is.
Ik doe gewoon een cycle geheel laden en ontladen met een verschil van 6 cent.
0:00
Start 10% nog in de batterijen ,9kw dus met 4kw meer begonnen (5kw is backup stop)
0:00 zelfconsumptie tot 02:00
2:00 laden (22 cent) tot 06:00 (hij stopt toch als die vol is)
0600 zelfconsumptie tot 0800
0800 ontladen tot 11:00 (was om 10:45 leeg) 8 tot 10 was 28 cent, en 10 tot 11 27 cent
Zover ik het zie heb ik door die handelingen 16kwh gratis eigenverbruik gehad en 1 eurootje toegekregen.
4 cent lijkt me dan ook de het minimum om nog wat aan over te houden.
ik heb de zonneopbrengst er vanaf getrokken (4.5 kwh)
Graag jouw mening want wellicht mis ik wat in de ROI calculatie ?
In principe heb ik in mijn calculatie als ik uit ga van mijn investering van 19.000 euro bij 10.000 cycli 5,9 cent afschrijving per kwh. Dus een cycli van 32kwh heeft een afschrijving van 1,90. Verder is er nog een verlies van 15-20 % Dus moet een cycli minimaal 2,20 opbrengen. Ik ga verder uit dat mijn obligaties 2% rente zouden hebben opgebracht en dat ik de boel in 12 jaar zou moeten kunnen terugverdienen. Dat betekent dat ik met de accu 150 euro per maand of te wel 1800 euro per jaar moet kunnen besparen.
Dit is het financiele plaatje wat ik veel leuker vind is dat het spannender is dan obligaties![]()
hier nog de relevante shots
[Afbeelding]
[Afbeelding]
Dwaasheid, hetzelfde doen maar een ander resultaat verwachten.WP Vaillant VWL 125/6A, hybride,SolarEdge 18,1Kwp 17 Kw omvormer, Sig 32kwh. 17Kw. Bungalow 245m2 VVW. A+++,
Mooi dat je reageert @Mipatje 👍. Helemaal mee eens: de verschillen zijn niet groot, maar wel interessant om te zien hoe Balanced net wat meer rust/zekerheid geeft, terwijl Max Profit meer de pieken zoekt. Ben benieuwd hoe jouw eigen ervaring de komende tijd uitpakt!Mipatje schreef op vrijdag 3 oktober 2025 @ 18:11:
[...]
Hartstikke mooi bedankt voor al het werk. De verschillen zijn niet geweldig groot. Mijn installateur adviseerde mij Balanced, Ik ga het de komende tijd verder uitproberen.
Ik vond vanochtend dat ie wel erg optimistisch was dus heb hem toch even geforceerd laten laden.
Ja, Ja, ik weet het, ruggegraat van een garnaal. En toch heeft de Ai dat gedaan wat ik vanochtend als prognose had gezien. Alleen kun je dat zelf niet meer zien tenzij je overal de hele tijd screenshots van gaat maken.
Maar goed, lang verhaal kort. Door mijn interventie red ie het nu wel tot aan het goedkope tarief. En eens even kijken hoe erg ik hem van slag gemaakt heb. Wordt vervolgd.
In de app zie ik bij gateway zie ik wel real-time informatie, maar dat lijkt alleen de 'Net-zijde' te zijn. bij de "Inverter-zij informatie" staan geen amperages.
Ik heb een nieuwe installatie en vandaag had ik het systeem handmatig op 'zelfverbruik' gezet (al doet hij dat toch al omdat AI nog aan het leren is), en bij het aanzetten van wat gebruikers werd er toch stroom geimporteerd van het net.
Benodigde stroom: 6 kW
Geleverd door batterij: 4 kW
Net: 2 kW
Het is een installatie met een 10 kW omvormer (3 fase), dus ik zou verwachten dat die 6 kW nog geen probleem zou zijn.
Ik heb ook een gateway en op dat moment eens geprobeerd handmatig 'off-grid' te gaan, maar dat gaf een foutmelding "uw huis verbruikt meer energie dan uw systeem kan leveren in off-grid modus".
Ben benieuwd naar oktober, als we boven of rond de 15c blijven springt mijn WP niet aan en kan ik een bijzonder goede maand halen.
WP: ME SUZ-SWM80VA + ERST20D-VM2D || PV: 12.000Wp || Batterij: SigenStor 12kW + 24kWh || A++++ 151m2 570m3 op water || WTW: Itho Daalderop HRU 350 ECO || Auto: Leapmotor B10 Design Pro Max 67,1 kWh
Beetje lege accu zo, koopt ook niet echt in en er is weinig zon.... ik heb dezelfde instellingen als @Bschnitz behalve dat ik bij verkoop op het einde +6 cent heb en hij +2 dacht ik.
En ik heb max profit. Ergens zou ik toch verwachten dat hij de accu ergens vol zou gooien , maar misschien is dat zinloos nu
Het klopt wat die doet. Jou verwachting klopt helaas niet 🤪HenkS schreef op vrijdag 3 oktober 2025 @ 22:09:
Beetje
Beetje lege accu zo, koopt ook niet echt in en er is weinig zon.... ik heb dezelfde instellingen als @Bschnitz behalve dat ik bij verkoop op het einde +6 cent heb en hij +2 dacht ik.
En ik heb max profit. Ergens zou ik toch verwachten dat hij de accu ergens vol zou gooien , maar misschien is dat zinloos nu [Afbeelding]
Die van mijn gaat zelfs uit straks, zoals het hoort. "slaapstand"
Hij wacht de prijzen af voor zondag en gaat dan knallen als het nodig is, mits er een piek komt van 20+ cent.
Maar waarschijnlijk is ook dat zinloos gezien er zondag ook aardig wat wind zal zijn. Verwacht de eerste piek pas maandagochtend.
Ik verwacht dus dat die pas zondagmiddag gaat laden en tot die tijd op "slaapstand " is, wat wil je anders doen met waarschijnlijk bijna 48 uur 14cent...
Max winst is simpelweg er niet zijn en on-grid leven zoals de rest van de stervelingen zonder accu.
Savages 🫥
WP: ME SUZ-SWM80VA + ERST20D-VM2D || PV: 12.000Wp || Batterij: SigenStor 12kW + 24kWh || A++++ 151m2 570m3 op water || WTW: Itho Daalderop HRU 350 ECO || Auto: Leapmotor B10 Design Pro Max 67,1 kWh
Zeker een mooi resultaat.Bschnitz schreef op vrijdag 3 oktober 2025 @ 21:37:
Resultaat september: je ziet het nu langzaam teruglopen qua opbrengst, maar alsnog niet slecht.
Ben benieuwd naar oktober, als we boven of rond de 15c blijven springt mijn WP niet aan en kan ik een bijzonder goede maand halen.
[Afbeelding]
:strip_exif()/f/image/YHyKhnBfoGcAYgXROa05Tg2y.jpg?f=fotoalbum_large)
Mijn PV was 925KWH
Eigengebruik 883KWH
En wij koukleumen die wel thuis zijn hebben al 179KWh door de WP gejaagd, deze hebben 39,13 of te wel 22 cent per kwh gekost. Vorig jaar was dat 33 cent per Kwh
Dwaasheid, hetzelfde doen maar een ander resultaat verwachten.WP Vaillant VWL 125/6A, hybride,SolarEdge 18,1Kwp 17 Kw omvormer, Sig 32kwh. 17Kw. Bungalow 245m2 VVW. A+++,
[ Voor 20% gewijzigd door timpel_800 op 04-10-2025 09:26 ]
Amber 65. Atlantic Explorer. 20.000Wp zonnepanelen. 48kWh/20kW Sigenergy thuisbatterij Kia Niro EV. Zappi Laadpaal. Bakkerij aan huis -> 40kW deckoven
Absoluut zijn de verschillen niet zo groot, maar 13,83 winst vs 11,71 is toch 18% meer winst.duoruvis schreef op vrijdag 3 oktober 2025 @ 18:44:
[...]
Mooi dat je reageert @Mipatje 👍. Helemaal mee eens: de verschillen zijn niet groot, maar wel interessant om te zien hoe Balanced net wat meer rust/zekerheid geeft, terwijl Max Profit meer de pieken zoekt. Ben benieuwd hoe jouw eigen ervaring de komende tijd uitpakt!
Als je in Home Assistant de TypQxQ integratie voor Sigenergy gebruikt dan heb je de stroom die de batterij per fase levert beschikbaar als:aloft schreef op vrijdag 3 oktober 2025 @ 21:23:
Kun je ergens zien hoeveel vermogen er door Sigenergy geleverd wordt per fase (en liefst dan ook nog te loggen met bv HomeAssistant) ?
In de app zie ik bij gateway zie ik wel real-time informatie, maar dat lijkt alleen de 'Net-zijde' te zijn. bij de "Inverter-zij informatie" staan geen amperages.
Ik heb een nieuwe installatie en vandaag had ik het systeem handmatig op 'zelfverbruik' gezet (al doet hij dat toch al omdat AI nog aan het leren is), en bij het aanzetten van wat gebruikers werd er toch stroom geimporteerd van het net.
Benodigde stroom: 6 kW
Geleverd door batterij: 4 kW
Net: 2 kW
Het is een installatie met een 10 kW omvormer (3 fase), dus ik zou verwachten dat die 6 kW nog geen probleem zou zijn.
Ik heb ook een gateway en op dat moment eens geprobeerd handmatig 'off-grid' te gaan, maar dat gaf een foutmelding "uw huis verbruikt meer energie dan uw systeem kan leveren in off-grid modus".
- sensor.sigen_inverter_phase_a_current
- sensor.sigen_inverter_phase_b_current
- sensor.sigen_inverter_phase_c_current
Audi Q4 e-tron 45 Quattro, 10.600 Wp PV, water-water warmtepomp, gasloos, dynamisch energiecontract, 32 kWh thuisaccu
Even een vraag over bovenstaande (waarbij T > V): Wil je misschien uitleggen waarom je bij een verhoging van V een hogere marge per kWh krijgt en minder kleinere exports? Ik heb nu zo ingesteld dat V = 1,00 x DA omdat we de belasting toch terug moeten betalen.duoruvis schreef op vrijdag 3 oktober 2025 @ 16:32:
Test en analyse – Week 1: Mipatje Max Profit vs. Balanced
📌 Inleiding
Deze eerste weektest is opgezet met hulp van @Mipatje, @kliffen en @Djaro. Doel is niet het vinden van de ‘beste’ strategie, maar het zichtbaar maken van AI-keuzes en hun effecten. Zo ontstaat inzicht waarmee gebruikers zelf een passende strategie kunnen ontwikkelen, afhankelijk van hun eigen setup (Sigenergy, PV, verbruikers) en financiële doelen.
In week 2 is de oorspronkelijke @kliffen-test (Balanced) tijdelijk stopgezet. Reden: de hoge piekprijzen maakten het zinvoller om andere Max Profit strategieën te testen. Daardoor liep de geplande reeks van drie opeenvolgende weektests uit, en volgen de resultaten later dan eerst voorzien.
Omdat vaak nieuwe vragen van instappers terugkomen, wordt deze reeks volgens vaste opzet opgebouwd (tabellen, grafieken, management summary). Daarmee ontstaat een doorlopende serie die eenvoudig terug te vinden en te vergelijken is. In de FAQ van de openingspost zal een link naar deze reeks worden opgenomen.
💡 Opmerking: Deze test is uitgevoerd met uurprijzen, zoals destijds gebruikelijk. Inmiddels rekent Tibber met 15-minutenprijzen. Dat kan in toekomstige weken leiden tot fijnmaziger verschillen (nauwkeuriger export bij pieken, goedkoper inkopen bij korte dips). De hoofdlijnen en profielen van dit verslag (exportgericht vs. inkoopbeperkend) blijven echter volledig overeind.
📌 [Testverslag] Week 1 – AI Max Profit vs. AI Balanced (Mipatje)
🔹Buy = 1,21×DA + 14,0 / Sell = 1,21×DA + 10,0 (AI Max Profit)
🔹Buy = 1,21×DA + 14,0 / Sell = 1,21×DA + 10,0 (AI Balanced)
📊 Management Summary
🔹Max Profit → meer export, iets hogere winst.
🔹Balanced → minder export, lagere kosten door SOC-reserve.
🔹€/kWh-efficiëntie: vrijwel gelijk.
🔹Verschil zit niet in efficiëntie, maar in profiel: exportgericht vs. inkoopbeperkend.
🔎 Analyse Week 1 – Max Profit vs. Balanced
Zelfverbruik
🔹Nauwelijks verschil: 64 kWh (Max Profit) vs. 66 kWh (Balanced).
Export (naar net)
🔹Max Profit: ~70 kWh → € 19,18
🔹Balanced: ~51 kWh → € 13,60
🔹€/kWh export ≈ € 0,27 voor beide.
Inkoop (van net)
🔹Max Profit: 28 kWh → € 5,35
🔹Balanced: 10 kWh → € 1,89
🔹€/kWh inkoop ≈ € 0,18–0,19.
🔹Balanced houdt een SOC-reserve aan → minder dure inkoop.
Winst
🔹Max Profit: € 13,83
🔹Balanced: € 11,71
🔹Verschil: € 2,12, volledig uit extra export.
Conclusie
🔹Max Profit levert meer op via export, maar is afhankelijker van inkoop.
🔹Balanced geeft meer stabiliteit en lagere kosten door SOC-reserve.
🔹Efficiëntie is gelijk; verschil zit in de balans tussen exportgericht ontladen en inkoopbeperkend gebruik.
Toelichting bij tabel
De eerste twee regels zijn de werkelijke resultaten met een 8 kWh batterij (Tibber/Sigenstor).
De onderste twee regels zijn een *geschaalde voorstelling (* 4) naar 32 kWh batterij. Hierbij blijven vaste netkosten e.d. onveranderd, waardoor de Tibber-factuur niet exact *4 schaalt.
[Afbeelding]
[Afbeelding]
⚠️ T > V (Teruglevering groter dan Verbruik)
Wanneer teruglevering groter is dan verbruik (T > V), wordt een deel van de eerder ontvangen energiebelasting en BTW later weer verrekend.
→ De weekwinstcijfers zijn daardoor iets te gunstig als T > V optreedt.
→ Op weekbasis geeft dit wel goed inzicht in AI-profielen en kosten/baten.
→ Op jaarnota-niveau moet T > V altijd worden meegerekend.
🚀 Stappenplan: winst met Max Profit, zonder T > V-valkuil
1. Verkoop slimmer filteren (hoofdaanpak)
🔹Pas Sell iets aan, bv. 1,21×DA + 11,0 i.p.v. +10,0.
🔹Minder kleine exports, maar hogere marge per kWh.
2. Load shifting
🔹Stuur EV-laden, boiler of warmtepomp naar tarief piekuren.
🔹Je verbruikt overschotten zelf → minder netto export.
3. (Optioneel) SOC-minimum verhogen
🔹Zet ondergrens op 15–20% i.p.v. 5%.
🔹Extra buffer tegen dure inkoop en T > V.
👉 Begin met Sell-drempel verhogen, voeg daarna load shifting toe, en gebruik SOC-verhoging alleen als vangnet.
📈 Visualisaties
🔹Staafdiagram → absolute waarden (export, inkoop, winst).
🔹Curvediagram → verhoudingen en profielen.
🔹Samen laten ze de verschillen in strategie direct zien.
[Afbeelding]
🔜 Vervolg
De testreeks is opgezet in drie delen:
🔹Week 1 – Mipatje (Max Profit vs. Balanced) ← dit verslag (01-09-25 t/m 07-09-25)
🔹Week 2 – Kliffen (15-09-25 t/m 21-09-25)
🔹Week 3 – Djaro (22-09-25 t/m 28-09-25)
De volgende tests worden zoveel mogelijk volgens dezelfde opzet opgebouwd: tabellen, grafieken en een management summary. Zo ontstaat een doorlopende reeks die zowel nieuwkomers als gevorderden houvast biedt in hun eigen strategiekeuze.
@Vhond Door de Sell-drempel iets te verhogen (bijv. van +10 → +11) verkoop je alleen nog bij hogere prijzen. Daardoor vallen veel kleine exports bij lage tarieven weg, maar de exports die wél doorgaan leveren gemiddeld meer op → dus hogere marge per kWh. Tegelijk verklein je zo de kans op een T > V situatie.Vhond schreef op zaterdag 4 oktober 2025 @ 10:16:
[...]
Even een vraag over bovenstaande (waarbij T > V): Wil je misschien uitleggen waarom je bij een verhoging van V een hogere marge per kWh krijgt en minder kleinere exports? Ik heb nu zo ingesteld dat V = 1,00 x DA omdat we de belasting toch terug moeten betalen.
@Vhond Klopt dat de AI met een hogere Sell-drempel selectiever wordt. Daardoor zie je juist minder cycli: de batterij slaat kleine prijsverschillen over en gaat pas ontladen bij een echt hogere marge. In de praktijk betekent dat vaak zelfs minder slijtage, omdat onrendabele laad/ontlaad-acties worden vermeden.Vhond schreef op zaterdag 4 oktober 2025 @ 11:15:
@duoruvis : maar gaat de batterij niet meer laden-ontladen bij een kleiner prijsverschil tussen koop en verkoop? (en dus relatief meer batterijgebruik/slijtage)?
Ok, waarschijnlijk heb ik eea dan niet helemaal goed geïnterpreteerd omdat het echt gaat om de drempel ipv de hoogte van de prijs. En misschien moet ik sell dan ook maar wijzigen van 1,00 naar 1,21 x DA?duoruvis schreef op zaterdag 4 oktober 2025 @ 11:25:
[...]
@Vhond Klopt dat de AI met een hogere Sell-drempel selectiever wordt. Daardoor zie je juist minder cycli: de batterij slaat kleine prijsverschillen over en gaat pas ontladen bij een echt hogere marge. In de praktijk betekent dat vaak zelfs minder slijtage, omdat onrendabele laad/ontlaad-acties worden vermeden.
[ Voor 5% gewijzigd door Vhond op 04-10-2025 11:41 ]
@Vhond Het gaat puur om de drempel waarop AI beslist om te verkopen, niet om de absolute prijs zelf. Met een Sell zoals 1,18 × DA + … of 1,21 × DA + … stem je die grens anders af, zodat AI alleen bij écht hogere prijzen exporteert. 👉 Doe dit in kleine stapjes en kijk een week hoe het uitpakt.Vhond schreef op zaterdag 4 oktober 2025 @ 11:39:
[...]
Ok, waarschijnlijk heb ik eea dan niet helemaal goed geïnterpreteerd omdat het echt gaat om de drempel ipv de hoogte van de prijs. En misschien moet ik sell dan ook maar wijzigen van 1,00 naar 1,21 x DA?
Van 14c naar 20c is het hem niet voor mij.
Tijd om de auto te gaan laden 💸💸💸, dan kan morgen de batterij rustig zijn eigen ding doen.
WP: ME SUZ-SWM80VA + ERST20D-VM2D || PV: 12.000Wp || Batterij: SigenStor 12kW + 24kWh || A++++ 151m2 570m3 op water || WTW: Itho Daalderop HRU 350 ECO || Auto: Leapmotor B10 Design Pro Max 67,1 kWh
Zon vlakke prijzen heb ik in tijden niet gezien...Bschnitz schreef op zaterdag 4 oktober 2025 @ 13:49:
Nou zoals ik al verwacht had, ook voor morgen 💤💤💤.
Van 14c naar 20c is het hem niet voor mij.
Tijd om de auto te gaan laden 💸💸💸, dan kan morgen de batterij rustig zijn eigen ding doen.
Tesla Model Y, RWD, Byd Atto 3
@ArPi75 Vergeet niet: dit is een weekwinstcijfer.ArPi75 schreef op zaterdag 4 oktober 2025 @ 09:47:
[...]
Absoluut zijn de verschillen niet zo groot, maar 13,83 winst vs 11,71 is toch 18% meer winst.
⚠️ T > V (Teruglevering groter dan Verbruik)
Wanneer teruglevering groter is dan verbruik, wordt een deel van de eerder ontvangen energiebelasting en BTW later weer verrekend.
🔹 De weekwinstcijfers zijn daardoor iets te gunstig als T > V optreedt.
🔹 Op weekbasis geeft het vooral goed inzicht in AI-profielen en kosten/baten.
🔹 Op jaarnota-niveau moet T > V altijd worden meegerekend.
👉 Het verschil van 18% moet je dus zien in de context van dit weekresultaat.
1. Heeft iemand een accu van Sigenergy en via Energreen aangeschaft ?
Die gebruiken de spullen van Sig met eigen logo van Energreen . De app is ongeveer, maar niet helemaal hetzelfde als de Sig app. en zo ja, hoe zijn de ervaringen?
En de volgende vraag:
2. Ik heb er dus een via Energreen en heb na een software-update van de app een storing. Na de diagnose knop ingedrukt te hebben op de app komt er een melding dat er geen verbinding is met de vermogenssensor. Iemand bekend met dit probleem?
De Energreen-batterij is idd een omgestickerde Sigenergy-batterij. Enige jaren geleden dacht Energreen namelijk dat haar naam sterker was dan de toen nog onbekende Sigenergy. Het kan verkeren…
Huis uit 1904; gasloos; HR++ x133; PV: Sunpower 9kWp; WP: Nibe F2120-16+VVM S320; LTV: Jaga’s met DBH; 2 Daikin airco’s; 4 PiB’s Sigenergy 17kW 36kWh; laadpaal, 2 EV’s
:strip_exif()/f/image/V7vjPQgcpU6CBFbzLwkkn77j.jpg?f=fotoalbum_large)
:strip_exif()/f/image/xdcLIXobxm54f7cPY90uQhjQ.jpg?f=fotoalbum_large)