Ik heb nog nooit iets gehoord bij mijn batterij hier, maar ben nu niet ter plaatsenaffffffffff schreef op woensdag 5 maart 2025 @ 20:07:
Ik hoor gekraak uit de batterij komen, alsof er ergens vonken over springen ofzo. Is dat normaal?
Ik ben in de war.
Batterij uitgezet en verwijderd uit app.
Aangezet en opnieuw door setup gelopen.
En wat gebeurt er?
Groene lampjes gaan branden (dat zou terugleveren zijn), maar hij geeft foutmelding in de app dat hij NIET met wifi kan koppelen. Dus hoe de wat maakt hij verbinding met de P1 meter en weet hij dat en hoeveel hij terug moet leveren.
Vanaf het moment dat groene lampjes aangaan gaat hij heeeeeeel zachtjes zoemen (laptop geluidje).
Maar goed...hij lijkt dus wel terug te leveren, maar gebaseerd op welke info?
Batterij uitgezet en verwijderd uit app.
Aangezet en opnieuw door setup gelopen.
En wat gebeurt er?
Groene lampjes gaan branden (dat zou terugleveren zijn), maar hij geeft foutmelding in de app dat hij NIET met wifi kan koppelen. Dus hoe de wat maakt hij verbinding met de P1 meter en weet hij dat en hoeveel hij terug moet leveren.
Vanaf het moment dat groene lampjes aangaan gaat hij heeeeeeel zachtjes zoemen (laptop geluidje).
Maar goed...hij lijkt dus wel terug te leveren, maar gebaseerd op welke info?
Hij lijkt ook echt wat te doen en leek net iets terug te leveren voor een seconde
:strip_exif()/f/image/OesvBGg0598EsCcjpsFum9s2.jpg?f=fotoalbum_large)
[ Voor 6% gewijzigd door pizzapieter op 05-03-2025 20:26 ]
Het geluid duurde ongeveer een minuut. Misschien was het de omvormer?ivo1969 schreef op woensdag 5 maart 2025 @ 20:17:
[...]
Ik heb nog nooit iets gehoord bij mijn batterij hier, maar ben nu niet ter plaatse
Opgelost: geen idee hoe, maar na 7-8x opnieuw eruit erin aan uit toevoegen bla bla lijkt ie t nu te doen.
Ben nog niet op flatline nul en lever ook nog stukjes terug. Er staat nu een wasje aan (jaja, had overdag gemoeten....) dus die piekjes begrijp ik nog wel.:strip_exif()/f/image/sWIi7LBX5mzgE5q5nxLcWbgx.jpg?f=fotoalbum_large)
Ben nog niet op flatline nul en lever ook nog stukjes terug. Er staat nu een wasje aan (jaja, had overdag gemoeten....) dus die piekjes begrijp ik nog wel.
:strip_exif()/f/image/sWIi7LBX5mzgE5q5nxLcWbgx.jpg?f=fotoalbum_large)
:strip_exif()/f/image/OfFRvR1j4FYsX5v7gs0N8Ipc.jpg?f=fotoalbum_large)
[ Voor 80% gewijzigd door pizzapieter op 05-03-2025 20:41 ]
Dat wordt wel een dingetje later als het zomer is, zaterdag vuurdoop denk ik als je vandaag al een knijpende accu hebt vanwege temperatuur.dotternetta schreef op woensdag 5 maart 2025 @ 20:49:
🤔 vandaag 6 graden opwarming in de meterkast. Op kniehoogte is het bijna 28 graden en de accu wordt geknepen in vermogen omdat ie iets te warm is. Lastig...wil eigenlijk geen koelroosters in de mooie deur maken.
[Afbeelding]
Zaterdag wordt het toch wel een stukje warmer is de voorspelling
Ik dacht ik meld het maar. Ik zie hier meer die met het idee spelen om 1 of meerdere accu's in de meterkast te zetten.Flodder325 schreef op woensdag 5 maart 2025 @ 20:57:
[...]
Dat wordt wel een dingetje later als het zomer is, zaterdag vuurdoop denk ik als je vandaag al een knijpende accu hebt vanwege temperatuur.
Zaterdag wordt het toch wel een stukje warmer is de voorspelling
Zijn er meer mensen die hun accu niet meer gekoppeld krijgen met de P1?
Ik heb een passieve accu en deze kan met geen mogelijkheid meer verbinden met de P1. Terwijl beiden gewoon een sterk wifi signaal hebben.
Accu en de P1 zijn beiden zichtbaar in de Home Wizard app, rapporteren gegevens. Ook lokaal via Home Assistant zie ik data van beiden.
Ik heb de accu al is uit en aan gezet. Maar geen oplossing.
Ik heb een passieve accu en deze kan met geen mogelijkheid meer verbinden met de P1. Terwijl beiden gewoon een sterk wifi signaal hebben.
Accu en de P1 zijn beiden zichtbaar in de Home Wizard app, rapporteren gegevens. Ook lokaal via Home Assistant zie ik data van beiden.
Ik heb de accu al is uit en aan gezet. Maar geen oplossing.
Geen rooster in de deur? Dan misschien 1 of 2 cm van de onderkant afzagen. Valt minder op. Dan nog steeds wél iets doen om die warmte kwijt te raken. (Ventilatie/ventilator naar andere ruimte)?Flodder325 schreef op woensdag 5 maart 2025 @ 20:57:
[...]
Dat wordt wel een dingetje later als het zomer is, zaterdag vuurdoop denk ik als je vandaag al een knijpende accu hebt vanwege temperatuur.
Zaterdag wordt het toch wel een stukje warmer is de voorspelling
De drie accu's staan bij mij in een kleine kelder, direct bij de meter.dotternetta schreef op woensdag 5 maart 2025 @ 20:49:
🤔 vandaag 6 graden opwarming in de meterkast. Op kniehoogte is het bijna 28 graden en de accu wordt geknepen in vermogen omdat ie iets te warm is. Lastig...wil eigenlijk geen koelroosters in de mooie deur maken.
[Afbeelding]
Wellicht beter om die dan in de woonkamer (deel oude boerderij) te plaatsen.
Daar stoken we nu elke dag minimaal 1 kruiwagen haardhoud voor verwarming.
Dat scheelt weer een houtblokje (ruim 100m3 op voorraad
En ja daar heb ik een apparte onderverdeling met vrije wcd's voor elke fase.
Voor mij de zolder.dotternetta schreef op woensdag 5 maart 2025 @ 21:02:
[...]
Ik dacht ik meld het maar. Ik zie hier meer die met het idee spelen om 1 of meerdere accu's in de meterkast te zetten.
In ieder geval bedankt voor het delen. Ik zit nog steeds heel erg aan het begin van de oriënteringsfase met wat ik wil bereiken met thuisaccu's. Dat deze al relatief snel terug schakelen wegens temperatuur maakt ze voor mijn situatie een stuk minder geschikt. Ze staan nog wel op mijn lijstje maar niet meer zo hoog
Wie goed doet, die goed ontmoet.
Hoe zie je dat de accu niet meer gekoppeld is aan de P1?The - DDD schreef op woensdag 5 maart 2025 @ 21:03:
Zijn er meer mensen die hun accu niet meer gekoppeld krijgen met de P1?
...
open je app, rechtsboven op tandwiel, kies meters, plug in battery, daar moet het staanmrenkema schreef op woensdag 5 maart 2025 @ 21:40:
[...]
Hoe zie je dat de accu niet meer gekoppeld is aan de P1?
/f/image/e6SS6bpl8qHNyptYS52I7OZe.png?f=fotoalbum_large)
/f/image/CVkjqJbhe5t2Yc0KAJrVpi4e.png?f=fotoalbum_large)
Ik weet niet of ik het goed interpreteer, maar lijkt net of batterij langer leverd?? Op dit moment nog voor 50%. Dat was gisteren op dat moment veel lager, of door storing niet correct?
Eigenlijk zelfde gedaan als gisteren, tv , lampen, koken etc,
[ Voor 3% gewijzigd door ivo1969 op 05-03-2025 21:51 ]
Zo te zien was je verbruik gister ook hoger.ivo1969 schreef op woensdag 5 maart 2025 @ 21:50:
[Afbeelding]
[Afbeelding]
Ik weet niet of ik het goed interpreteer, maar lijkt net of batterij langer leverd?? Op dit moment nog voor 50%. Dat was gisteren op dat moment veel lager, of door storing niet correct?
Eigenlijk zelfde gedaan als gisteren, tv , lampen, koken etc,
Denk in kansen, niet in problemen. Homewizard Plug-In Battery 5.4 kWh. Zendure 2400 AC 17.2 kWh. 3330 Wp zonnepanelen. EV 77 kWh. Peblar Business Laadpaal.
Apart, maar ja het zal wel kloppen , maar kan er zelf nog niet een vinger op leggen mbt verbruiks verschil
Loopt er ook een gasleiding door je meterkast?dotternetta schreef op woensdag 5 maart 2025 @ 21:02:
[...]
Ik dacht ik meld het maar. Ik zie hier meer die met het idee spelen om 1 of meerdere accu's in de meterkast te zetten.
En als je de ronde druk knop welke boven led strip van de batterij en dan met app opnieuw verbinding maakt met je netwerk?The - DDD schreef op woensdag 5 maart 2025 @ 22:05:
Ik snap er werkelijk niks van. P1 stroomloos gemaakt, accu stroomloos gemaakt. Niks helpt.
Wifi netwerken zijn identiek. 2,4Ghz netwerk. Beiden goede ontvangst.
Heel frustrerend dit.[Afbeelding]
[Afbeelding]
Wellicht neemt het geleverde vermogen van de batterij af wanneer deze onder een bepaalde soc komt.dotternetta schreef op woensdag 5 maart 2025 @ 20:49:
🤔 vandaag 6 graden opwarming in de meterkast. Op kniehoogte is het bijna 28 graden en de accu wordt geknepen in vermogen omdat ie iets te warm is. Lastig...wil eigenlijk geen koelroosters in de mooie deur maken.
[Afbeelding]
Merkte je dat de fans harder aan het werk waren?
Ja, maar die is afgesloten. Geen optie om daar koude lucht uit te halen, dan moet ik graven. Ik heb wel wat opties voor roosters in de zijkant, door de gipswand en het multiplex. Dit weekend de deur maar even op een kier.Sonero schreef op woensdag 5 maart 2025 @ 22:05:
[...]
Loopt er ook een gasleiding door je meterkast?
Ik heb hier op twee momenten last van gehad: bij de eerste installatie... en vandaag.The - DDD schreef op woensdag 5 maart 2025 @ 21:03:
Zijn er meer mensen die hun accu niet meer gekoppeld krijgen met de P1?
In beide gevallen heb ik het probleem opgelost door mijn wifi opnieuw op te starten, zodat daarna zowel p1 meter als batterij opnieuw verbonden met de wifi. Daarna konden ze elkaar weer vinden.
Gasten netwerk, neem ik aan, dat werkt nietThe - DDD schreef op woensdag 5 maart 2025 @ 22:05:
Ik snap er werkelijk niks van. P1 stroomloos gemaakt, accu stroomloos gemaakt. Niks helpt.
Wifi netwerken zijn identiek. 2,4Ghz netwerk. Beiden goede ontvangst.
Heel frustrerend dit.[Afbeelding]
[Afbeelding]
heb je niet iets van device isolation aan staan? Bij gasten netwerken staat dit vaak standaard aan.The - DDD schreef op woensdag 5 maart 2025 @ 22:05:
Ik snap er werkelijk niks van. P1 stroomloos gemaakt, accu stroomloos gemaakt. Niks helpt.
Wifi netwerken zijn identiek. 2,4Ghz netwerk. Beiden goede ontvangst.
Heel frustrerend dit.[Afbeelding]
[Afbeelding]
Ryzen 5950x + 32GB GSKILL @3600 op Rog Strix Gaming E x570 + Asrock Phantom Gaming 6800XT+ Gigabyte Aorus FV43U Zwart + DS1621+ + DS414 + MacbookPro 16" 2021 + Mac Mini M4 Pro + Tesla MY RWD 2023 BYD
Held!ivo1969 schreef op woensdag 5 maart 2025 @ 22:10:
[...]
En als je de ronde druk knop welke boven led strip van de batterij en dan met app opnieuw verbinding maakt met je netwerk?
Dit hielp inderdaad.
Beetje naieve reactie, je weet toch hoe het werkt in deze wereld? heb je ev...die komt ook minder ver dan ze opgeven. Heb je een normale auto....die rijdt ook minder hard dan ze opgeven. Zo is het met bijna alles...is dat nieuw voor je?
De app melde dat de temp iets te hoog was en de accu daarom niet voluit werkte, draaide op 730 W. Fans hadden van mij wel harder mogen draaien, die waren niet extreem aan het werk. Ik hoop dat we een later een optie krijgen voor de fan snelheidShiverzz schreef op woensdag 5 maart 2025 @ 22:15:
[...]
Wellicht neemt het geleverde vermogen van de batterij af wanneer deze onder een bepaalde soc komt.
Merkte je dat de fans harder aan het werk waren?
[ Voor 16% gewijzigd door dotternetta op 05-03-2025 22:24 ]
Dat is al een mooi begin.HomeWizard_NL schreef op woensdag 5 maart 2025 @ 16:21:
We begrijpen je vragen,
Dank ook voor de inhoudelijke en uitgebreide respons.
Ik zag hier en daar berichten dat de accu normaal leek te blijven werken als de internet-toegang werd geblokkeerd (dus dan wel lokaal netwerk zodat hij met P1-meter kan praten). Kloppen die berichten niet?Onze andere producten kunnen al volledig los van cloud te werken (dan werkt de app ook niet meer maar lokale API bijvoorbeeld wel), voor de batterij is deze functie er simpelweg nog niet omdat de prioriteit in eerste instantie ligt bij een goed werkend product voor de grotere doelgroep.
Xtool D1 10w laser cutter - IoT moet nooit op internet - 4x HomeWizard plug-in batterij, totaal 10,8 kWh / 3200 watt / 3200 watt, aansturing met Home Assistant - Renault Twizy ± 10000 km per jaar
Ik had gisteren hetzelfde probleem gehad, en dit was de oplossing. Maar inderdaad heel frustrerendivo1969 schreef op woensdag 5 maart 2025 @ 22:10:
[...]
En als je de ronde druk knop welke boven led strip van de batterij en dan met app opnieuw verbinding maakt met je netwerk?
HW bedoelt uitgebreidere aansturingJeroenH schreef op woensdag 5 maart 2025 @ 22:21:
[...]
Dat is al een mooi begin.
Dank ook voor de inhoudelijke en uitgebreide respons.
[...]
Ik zag hier en daar berichten dat de accu normaal leek te blijven werken als de internet-toegang werd geblokkeerd (dus dan wel lokaal netwerk zodat hij met P1-meter kan praten). Kloppen die berichten niet?
@HomeWizard_NL ik heb een verzoek.
Kunnen jullie de batterij-grafiek aanpassen?
In die grafiek staan twee entiteiten: de SoC en de lading/ontlading. Elk met een eigen schaal op de y-as. De ene links, de ander rechts.
Doordat zo’n schaal op de linkerkant elders nergens voorkomt is de batterijgrafiek gedrongener dan de andere grafieken. En daarmee niet eenvoudig vergelijkbaar met de grafieken erboven en eronder.
Is het een idee om de tekst ‘100%’ en’ 0%’ net IN de grafiek te plaatsen ipv er net buiten?
Dat zou de leesbaarheid verhogen en esthetiek is er ook mee gediend.
Kunnen jullie de batterij-grafiek aanpassen?
In die grafiek staan twee entiteiten: de SoC en de lading/ontlading. Elk met een eigen schaal op de y-as. De ene links, de ander rechts.
Doordat zo’n schaal op de linkerkant elders nergens voorkomt is de batterijgrafiek gedrongener dan de andere grafieken. En daarmee niet eenvoudig vergelijkbaar met de grafieken erboven en eronder.
Is het een idee om de tekst ‘100%’ en’ 0%’ net IN de grafiek te plaatsen ipv er net buiten?
Dat zou de leesbaarheid verhogen en esthetiek is er ook mee gediend.
Huis uit 1904; gasloos; HR++ x133; PV: Sunpower 9kWp; WP: Nibe L/W 16kW; LTV: Jaga’s met DBH; 2 airco’s; 4 PiB’s Sigenergy 17kW 36kWh; laadpaal, 2 EV’s
@HomeWizard_NL ik heb nog een verzoek.
In de instellingen van de Display mis ik een keuze.
Ik zou graag zien dat voor hen die een dynamisch contract hebben, er een mogelijkheid is om de huidige uurprijs te kunnen zien in een van vakjes op de Display.
Die uurprijzen gebruiken jullie nu al om de dynamische verbruikskosten op het Display zichtbaar te maken, dus mijn verzoek is slechts om één van die berekeningsbouwstenen te tonen.
In de instellingen van de Display mis ik een keuze.
Ik zou graag zien dat voor hen die een dynamisch contract hebben, er een mogelijkheid is om de huidige uurprijs te kunnen zien in een van vakjes op de Display.
Die uurprijzen gebruiken jullie nu al om de dynamische verbruikskosten op het Display zichtbaar te maken, dus mijn verzoek is slechts om één van die berekeningsbouwstenen te tonen.
Huis uit 1904; gasloos; HR++ x133; PV: Sunpower 9kWp; WP: Nibe L/W 16kW; LTV: Jaga’s met DBH; 2 airco’s; 4 PiB’s Sigenergy 17kW 36kWh; laadpaal, 2 EV’s
Vandaag leeg begonnen naar 100% geladen en weer leeg geëindigd door de warmtepomp: (RTE) is 76.67%.
Ik vind de RTE wel echt laag. Niemand schijnt 80% of hoger te halen.alwind schreef op woensdag 5 maart 2025 @ 22:48:
Vandaag leeg begonnen naar 100% geladen en weer leeg geëindigd door de warmtepomp: (RTE) is 76.67%.
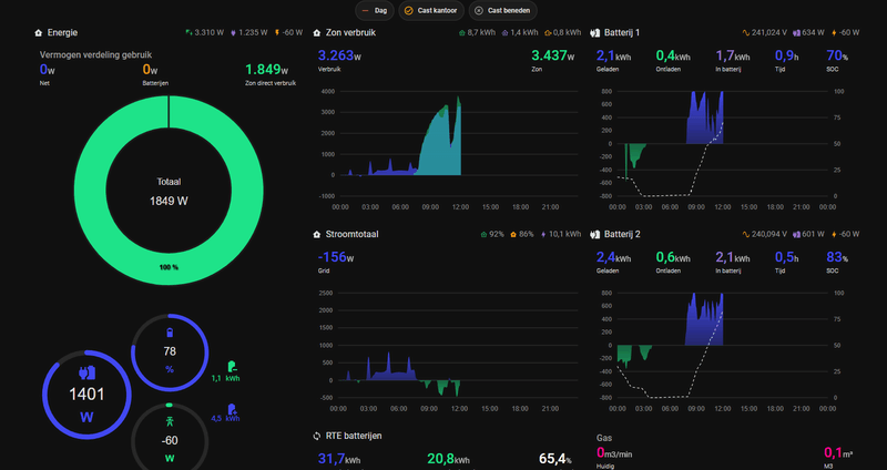
Er zijn best veel simpele aanpassingen te maken aan de grafieken die ik graag zou zien, maar zie daar weinig ontwikkeling. Ze zijn natuurlijk best druk met de batterij etc.shthpnz schreef op woensdag 5 maart 2025 @ 22:34:
@HomeWizard_NL ik heb een verzoek.
Kunnen jullie de batterij-grafiek aanpassen?
De maand-grafiek b.v. zie je nu een balkje per week, zou prima per dag kunnen en de maandgrafiek behoorlijk ophalen, helemaal als je een tablet gebruikt maar ook op je mobiel in landscape of webapp.
De nu-grafiek wandelt voorbij met 40 pixels of zo per seconde, als je dit met 1-2 zou doen wordt ook deze grafiek wat waard om deze een tijdje te laten staan, dat is ie nu niet. Ik kan zo 10 verbeteringen opnoemen die waardevol zouden zijn voor de grafieken en naar mijn inschatting niet zo moeilijk zijn om door te voeren.
Wat dacht je van de zonverbruik grafiek om de turquoise kleur die de batterij in gaat net ff een ander kleurtje te geven dan de rest van zonneverbruik...etc, etc.
Even een n00b vraagje tussendoor: Wat is RTE?Henkoes schreef op woensdag 5 maart 2025 @ 22:50:
[...]
Ik vind de RTE wel echt laag. Niemand schijnt 80% of hoger te halen.
Ga voor alle vragen over woordblindheid naar www.dyslexie.nl (of was het nu www.dyslexi.nl of eeh www.dislexie.nl of www.dyslexy.nl of www.dysleksie.nl of www.disleksi.nl of www.dysleksi.nl of eeeehh.....)
Round Trip Efficiency, de laad- en ontlaadverliezen. HW geeft 70-90% efficiency aan op hun website, wat betekent dat 10-30% van de kWh's die je naar de accu stuurt en daarna terug krijgt verloren gaat.Rudi Vader schreef op woensdag 5 maart 2025 @ 23:05:
[...]
Even een n00b vraagje tussendoor: Wat is RTE?
[ Voor 24% gewijzigd door Taro op 05-03-2025 23:10 ]
Replace fear of the unknown with curiosity | 54 kWh thuisaccu's | Tesla Model Y LR & Model 3 SR+ | Totaal 190 kWh opslag | 10.660 Wp zonnepanelen | 3xMHI WP
Je vraag was ondertussen al net beantwoord, maar het heeft mijn paar daten toch ff wat google werk gegeven om daar achter te komenRudi Vader schreef op woensdag 5 maart 2025 @ 23:05:
[...]
Even een n00b vraagje tussendoor: Wat is RTE?
Ik zelf had vind de RTE ook wat aan de lagere kant, de 80% haal ik ook totaal nu niet.Henkoes schreef op woensdag 5 maart 2025 @ 22:50:
[...]
Ik vind de RTE wel echt laag. Niemand schijnt 80% of hoger te halen.
En had gelezen dat type batterij de 80-85 % moet kunnen halen, maar kan de uitleg welke ik daarover had gevonden niet meer 1 2 3 terug vinden.
Ik moet wel mee geven dat vandaag de batterij hier veel eerder vol was en ik nu nog een percentage van 27% batterij heb en ook nog vandaag 5.0 kWh terug heb geleverd aan het net.
[ Voor 17% gewijzigd door ivo1969 op 05-03-2025 23:14 ]
Veel fabrikanten kiezen voor 48V ivm lagere verliezen, HW heeft goed gemotiveerd waarom ze daar niet voor hebben gekozen, maar vermoed dat dat toch een belangrijke factor van de lagere RTE is.ivo1969 schreef op woensdag 5 maart 2025 @ 23:11:
[...]
Ik zelf had vind de RTE ook wat aan de lagere kant, de 80% haal ik ook totaal nu niet.
En had gelezen dat type batterij de 80-85 % moet kunnen halen, maar kan de uitleg welke ik daarover had gevonden niet meer 1 2 3 terug vinden
Een kleine optimalisaties zou bijv. nog passieve koeling kunnen zijn, zo'n ventilator verbruikt niet zoveel, maar het is natuurlijk niet helemaal niks.
[ Voor 12% gewijzigd door Taro op 05-03-2025 23:16 ]
Replace fear of the unknown with curiosity | 54 kWh thuisaccu's | Tesla Model Y LR & Model 3 SR+ | Totaal 190 kWh opslag | 10.660 Wp zonnepanelen | 3xMHI WP
Zo dan! Een paar lekkere pieken in de dynamische energieprijs (18 cent max vandaag) wegwerken met je batterijen. Dat zal wel een beetje tegen gaan vallen als de grafiek platter is en de zon minder, maar dit is al heel lekker.naffffffffff schreef op woensdag 5 maart 2025 @ 19:54:
[Afbeelding]
BAM! 9cent eraf door eigenverbruik. Zat eerst op 2cent korting, zonder de batterijen.
Ze tikken mooi de avondpiek weg iedere dag.
[Afbeelding]
Het lukt me nog niet om de volgende ochtend te halen, de airco trekt die dingen snel weer leeg.
Eigenlijk zou je een teller moeten fabrieken die je opgenomen kWh uit de batterijen pakt, en daar de dynamische uurprijs op rekent. Dan weet je je besparing.
Who's General Failure and why is he reading my harddrive? - Projectmanager : a person who thinks nine women can make one baby in one month
Met dit warme weer draait de airco minder. Dat bekent dat ik nog steeds zoveel mogelijk NOM draai, vanaf een uur of 10 vanmorgen!
:strip_exif()/f/image/4oP61bGpkqmZoGawFuvh2Ln2.png?f=user_large)
Ik heb nog iets minder dan een kwart capaciteit over. De pieken zijn de airco, koken etc.
:strip_exif()/f/image/4oP61bGpkqmZoGawFuvh2Ln2.png?f=user_large)
Ik heb nog iets minder dan een kwart capaciteit over. De pieken zijn de airco, koken etc.
[ Voor 7% gewijzigd door asing op 05-03-2025 23:19 ]
Who's General Failure and why is he reading my harddrive? - Projectmanager : a person who thinks nine women can make one baby in one month
Hier vandaag zelfs 16,21 cent incl. BTW/belasting gemiddeld afnametarief weten te realiseren. Als je dynamische tarieven hebt is het heel fijn als je daar ook op kunt sturen.asing schreef op woensdag 5 maart 2025 @ 23:15:
[...]
Zo dan! Een paar lekkere pieken in de dynamische energieprijs (18 cent max vandaag) wegwerken met je batterijen. Dat zal wel een beetje tegen gaan vallen als de grafiek platter is en de zon minder, maar dit is al heel lekker.
Eigenlijk zou je een teller moeten fabrieken die je opgenomen kWh uit de batterijen pakt, en daar de dynamische uurprijs op rekent. Dan weet je je besparing.
/f/image/rrSmr6adn1vqQ0pOO0cOownU.png?f=fotoalbum_large)
Replace fear of the unknown with curiosity | 54 kWh thuisaccu's | Tesla Model Y LR & Model 3 SR+ | Totaal 190 kWh opslag | 10.660 Wp zonnepanelen | 3xMHI WP
Sinds gisteren 2 homewizard plug in accus. Beiden verbonden en gingen laden. Savonds toen de PV niks meer opwekte kreeg ik geen terug levering.
Ik kwam erachter dat accu nummer 2 de dader was. Zodra die uit stond ging nummer 1 ontladen. Andersom niks.
Na beter te kijken en te luisteren. Accu 2 maakt een schakel geluid elke seconde en ledjes staan op groen.
In de app schakeld hij tussen de status inactief en ontladen elke seconde.
Heb hem 2 maal gereset. P1 meter opnieuw verbonden.
Blijft maar schakelen
Defecte accu?
Ik kwam erachter dat accu nummer 2 de dader was. Zodra die uit stond ging nummer 1 ontladen. Andersom niks.
Na beter te kijken en te luisteren. Accu 2 maakt een schakel geluid elke seconde en ledjes staan op groen.
In de app schakeld hij tussen de status inactief en ontladen elke seconde.
Heb hem 2 maal gereset. P1 meter opnieuw verbonden.
Blijft maar schakelen
Defecte accu?
Hopelijk geen defect relais.... Zou even contact met HW opnemen als ik jou was.damitch300 schreef op woensdag 5 maart 2025 @ 23:20:
Sinds gisteren 2 homewizard plug in accus. Beiden verbonden en gingen laden. Savonds toen de PV niks meer opwekte kreeg ik geen terug levering.
Ik kwam erachter dat accu nummer 2 de dader was. Zodra die uit stond ging nummer 1 ontladen. Andersom niks.
Na beter te kijken en te luisteren. Accu 2 maakt een schakel geluid elke seconde en ledjes staan op groen.
In de app schakeld hij tussen de status inactief en ontladen elke seconde.
Heb hem 2 maal gereset. P1 meter opnieuw verbonden.
Blijft maar schakelen
Defecte accu?
Replace fear of the unknown with curiosity | 54 kWh thuisaccu's | Tesla Model Y LR & Model 3 SR+ | Totaal 190 kWh opslag | 10.660 Wp zonnepanelen | 3xMHI WP
En je auto aan de lader staatTaro schreef op woensdag 5 maart 2025 @ 23:19:
[...]
Hier vandaag zelfs 16,21 cent incl. BTW/belasting gemiddeld afnametarief weten te realiseren. Als je dynamische tarieven hebt is het heel fijn als je daar ook op kunt sturen.
[Afbeelding]
Who's General Failure and why is he reading my harddrive? - Projectmanager : a person who thinks nine women can make one baby in one month
De groene nerds hebben ‘m ook 😉
YouTube: Haal ALLES UIT JE ZONNEPANELEN met een STEKKERBATTERIJ van HomeWizard
YouTube: Haal ALLES UIT JE ZONNEPANELEN met een STEKKERBATTERIJ van HomeWizard
Welnee. Ik heb een Toyota plugin Prius uit 2013.Rbb-lwdn schreef op woensdag 5 maart 2025 @ 19:11:
Dat riekt naar misleiding.
Capaciteit accu: 4,4 kWh
Bruikbare capaciteit accu: 2,5 kWh
Resultaat: accu na 12 jaar nog in nieuwstaat.
Xtool D1 10w laser cutter - IoT moet nooit op internet - 4x HomeWizard plug-in batterij, totaal 10,8 kWh / 3200 watt / 3200 watt, aansturing met Home Assistant - Renault Twizy ± 10000 km per jaar
Ik heb gisteren mijn 2 batterijen ontvangen.
Om 15:00 uur aangesloten, een kind kan de was doen.
Totdat om 22:55 uur de dedicated groep voor de batterijen en de bijhorende fase eruit knalde.
Geen foutcodes in de app, maar ik heb de batterijen uitgezet en HomeWizard gemaild.
Ik wacht nu op antwoord van een echt mens en niet die chatbot van hun.
Om 15:00 uur aangesloten, een kind kan de was doen.
Totdat om 22:55 uur de dedicated groep voor de batterijen en de bijhorende fase eruit knalde.
Geen foutcodes in de app, maar ik heb de batterijen uitgezet en HomeWizard gemaild.
Ik wacht nu op antwoord van een echt mens en niet die chatbot van hun.
Vergeet niet dat Toyota de range van ontladen en opladen heel erg optimaal heeft voor een lange levensduur. Bij de niet plugins gebruikt hij maar z'n 35 tot 65 procent qua ontladen en opladen, dit doen ze natuurlijk bewust om de accu duur zo goed mogelijk te maken!JeroenH schreef op donderdag 6 maart 2025 @ 08:19:
[...]
Welnee. Ik heb een Toyota plugin Prius uit 2013.
Capaciteit accu: 4,4 kWh
Bruikbare capaciteit accu: 2,5 kWh
Resultaat: accu na 12 jaar nog in nieuwstaat.
Zou even thuisbatterij@homewizard.nl mailen dat is specifiek voor batterij issues dan heb je sneller antwoord gok ik zo!diedvdyk schreef op donderdag 6 maart 2025 @ 08:25:
Ik heb gisteren mijn 2 batterijen ontvangen.
Om 15:00 uur aangesloten, een kind kan de was doen.
Totdat om 22:55 uur de dedicated groep voor de batterijen en de bijhorende fase eruit knalde.
Geen foutcodes in de app, maar ik heb de batterijen uitgezet en HomeWizard gemaild.
Ik wacht nu op antwoord van een echt mens en niet die chatbot van hun.
Heb ik gedaancrryp schreef op donderdag 6 maart 2025 @ 08:40:
[...]
Zou even thuisbatterij@homewizard.nl mailen dat is specifiek voor batterij issues dan heb je sneller antwoord gok ik zo!
Ook daar geeft Wizzi antwoord ...
Ohh dat was voorheen niet zo!diedvdyk schreef op donderdag 6 maart 2025 @ 08:47:
[...]
Heb ik gedaan
Ook daar geeft Wizzi antwoord ...
Eerste voorzichtige bevindingen laaduitstel en de impact op RTE:
Natuurlijk begint het met een disclaimer. De test is bijna 6 dagen oud en zal wat langer moeten lopen voor een nog beter beeld. Als je test moet je alle variabelen hetzelfde laten en er steeds 1 wijzigen om de impact te kunnen meten. Dat is wat lastig in thuisopstelling. Er is net een iets hogere temperatuur, de zon valt een keer weg waardoor je net even kort op een lager vermogen laad. Echter deze week was een best stakke week tot nu toe met mooie parabolen van de zonopwek.
Ieder dag stel ik het laden uit. Dit door de batterij even op een gastnetwerk te zetten. Er is dan geen p1 meter koppeling en de batterij doet dan dus niets. Op het moment dat ik 800 Watt ga terugleveren aan het net dan zet ik de batterij terug in hetzelfde netwerk als de P1 meter. De batterij springt daarna vrij snel in de laadstand en direct tegen een maximaal vermogen van 800 Watt. Alle onderliggende stappen met de zonopkomst en bijbehorend vermogen sla ik dus over. Zie hieronder in een plaatje wanneer de batterij er dus inkomt.
/f/image/56I11UiiLyh1ErzWNfpGJUfR.png?f=fotoalbum_large)
Zoals gezegd ben ik hier 1 maart mee gestart. De RTE? Heeft het impact? Onderstaand de batterijgegevens over februari:
/f/image/KlnExioC7sn0zPZT9Vwt2gVh.png?f=fotoalbum_large)
De RTE berekend over februari (37,57 kWh/49,58 kWh) is : 75,77%
De RTE berekend over maart (tot nu toe, zie onderstaande grafiek) (9,24 kWh/11,90 kWh) is : 77,65%. Een verbetering van bijna 2%.
/f/image/zyt9sCnyUIx73KgsNHzLNprm.png?f=fotoalbum_large)
Wat heeft de temperatuur gedaan in de afgelopen periode op zolder waar de batterij staat?
/f/image/MLjCygxuFSh1oWAKj2HmilHT.png?f=fotoalbum_large)
Begin februari heb ik geen gegevens van in HA. Die waren ongeveer zoals midden en eind februari laten zien. Maart begint ook iets lager maar loopt op. Het is lastig om te bepalen welke invloed de temperatuur heeft hierop. Wel krijg ik het gevoel dat dit wel eens zou kunnen werken, al is daar meer tijd voor nodig.
Het ontladen hebben we niet extra beïnvloed. Gewoon NOM gedraaid en op basis van hoe wij energie verbruiken in het gezin.
We meten door. Al is het gerommel in de marges....... het blijft leuk om te zien wat een impact kan zijn op een aanpassing.
Natuurlijk begint het met een disclaimer. De test is bijna 6 dagen oud en zal wat langer moeten lopen voor een nog beter beeld. Als je test moet je alle variabelen hetzelfde laten en er steeds 1 wijzigen om de impact te kunnen meten. Dat is wat lastig in thuisopstelling. Er is net een iets hogere temperatuur, de zon valt een keer weg waardoor je net even kort op een lager vermogen laad. Echter deze week was een best stakke week tot nu toe met mooie parabolen van de zonopwek.
Ieder dag stel ik het laden uit. Dit door de batterij even op een gastnetwerk te zetten. Er is dan geen p1 meter koppeling en de batterij doet dan dus niets. Op het moment dat ik 800 Watt ga terugleveren aan het net dan zet ik de batterij terug in hetzelfde netwerk als de P1 meter. De batterij springt daarna vrij snel in de laadstand en direct tegen een maximaal vermogen van 800 Watt. Alle onderliggende stappen met de zonopkomst en bijbehorend vermogen sla ik dus over. Zie hieronder in een plaatje wanneer de batterij er dus inkomt.
/f/image/56I11UiiLyh1ErzWNfpGJUfR.png?f=fotoalbum_large)
Zoals gezegd ben ik hier 1 maart mee gestart. De RTE? Heeft het impact? Onderstaand de batterijgegevens over februari:
/f/image/KlnExioC7sn0zPZT9Vwt2gVh.png?f=fotoalbum_large)
De RTE berekend over februari (37,57 kWh/49,58 kWh) is : 75,77%
De RTE berekend over maart (tot nu toe, zie onderstaande grafiek) (9,24 kWh/11,90 kWh) is : 77,65%. Een verbetering van bijna 2%.
/f/image/zyt9sCnyUIx73KgsNHzLNprm.png?f=fotoalbum_large)
Wat heeft de temperatuur gedaan in de afgelopen periode op zolder waar de batterij staat?
/f/image/MLjCygxuFSh1oWAKj2HmilHT.png?f=fotoalbum_large)
Begin februari heb ik geen gegevens van in HA. Die waren ongeveer zoals midden en eind februari laten zien. Maart begint ook iets lager maar loopt op. Het is lastig om te bepalen welke invloed de temperatuur heeft hierop. Wel krijg ik het gevoel dat dit wel eens zou kunnen werken, al is daar meer tijd voor nodig.
Het ontladen hebben we niet extra beïnvloed. Gewoon NOM gedraaid en op basis van hoe wij energie verbruiken in het gezin.
We meten door. Al is het gerommel in de marges....... het blijft leuk om te zien wat een impact kan zijn op een aanpassing.
Denk in kansen, niet in problemen. Homewizard Plug-In Battery 5.4 kWh. Zendure 2400 AC 17.2 kWh. 3330 Wp zonnepanelen. EV 77 kWh. Peblar Business Laadpaal.
Ok leuk dat je een paar % meer haalt maar het staat en valt met een rotsvast vertrouwen in de weersverwachting.Devke schreef op donderdag 6 maart 2025 @ 09:00:
Eerste voorzichtige bevindingen laaduitstel en de impact op RTE:
Natuurlijk begint het met een disclaimer. De test is bijna 6 dagen oud en zal wat langer moeten lopen voor een nog beter beeld. Als je test moet je alle variabelen hetzelfde laten en er steeds 1 wijzigen om de impact te kunnen meten. Dat is wat lastig in thuisopstelling. Er is net een iets hogere temperatuur, de zon valt een keer weg waardoor je net even kort op een lager vermogen laad. Echter deze week was een best stakke week tot nu toe met mooie parabolen van de zonopwek.
Ieder dag stel ik het laden uit. Dit door de batterij even op een gastnetwerk te zetten. Er is dan geen p1 meter koppeling en de batterij doet dan dus niets. Op het moment dat ik 800 Watt ga terugleveren aan het net dan zet ik de batterij terug in hetzelfde netwerk als de P1 meter. De batterij springt daarna vrij snel in de laadstand en direct tegen een maximaal vermogen van 800 Watt. Alle onderliggende stappen met de zonopkomst en bijbehorend vermogen sla ik dus over. Zie hieronder in een plaatje wanneer de batterij er dus inkomt.
[Afbeelding]
Zoals gezegd ben ik hier 1 maart mee gestart. De RTE? Heeft het impact? Onderstaand de batterijgegevens over februari:
[Afbeelding]
De RTE berekend over februari (37,57 kWh/49,58 kWh) is : 75,77%
De RTE berekend over maart (tot nu toe, zie onderstaande grafiek) (9,24 kWh/11,90 kWh) is : 77,65%. Een verbetering van bijna 2%.
[Afbeelding]
Wat heeft de temperatuur gedaan in de afgelopen periode op zolder waar de batterij staat?
[Afbeelding]
Begin februari heb ik geen gegevens van in HA. Die waren ongeveer zoals midden en eind februari laten zien. Maart begint ook iets lager maar loopt op. Het is lastig om te bepalen welke invloed de temperatuur heeft hierop. Wel krijg ik het gevoel dat dit wel eens zou kunnen werken, al is daar meer tijd voor nodig.
Het ontladen hebben we niet extra beïnvloed. Gewoon NOM gedraaid en op basis van hoe wij energie verbruiken in het gezin.
We meten door. Al is het gerommel in de marges....... het blijft leuk om te zien wat een impact kan zijn op een aanpassing.
Je stelt neem ik aan uit op basis van de verwachting dat je wat later voldoende zon opbrengst hebt om de batterij vol te krijgen. Als je echter pech hebt komt er onverwacht een wolkenveld voor de zon en haal je die opbrengst niet. En daarmee gaat je winst % weer verloren. Daarnaast moet je we elke keer met de instellingen spelen.
Deze week is het makkelijk. De zon komt op, schijnt de hele dag en gaat onder. Het perfecte plaatje. In de zomer zal het daar ook veel op lijken. Natuurlijk kan er een wolkje voorkomen. De vraag is hoelang? Tot nu toe niets. Ik stel uit tot 800 Watt en daarna laat ik hem zijn gang gaan. Mocht er overdag een wolkje voorkomen dan maakt het niet uit, dat was bij direct starten ook wel gebeurd. Ik probeer alleen nu de eerst opstart "te voorkomen". Rendementen zouden het hoogst moeten liggen bij maximale waarden. Weer voorspellen is lastig dus je hebt zeker een fairpunt, wat als?hanev001 schreef op donderdag 6 maart 2025 @ 09:09:
[...]
Ok leuk dat je een paar % meer haalt maar het staat en valt met een rotsvast vertrouwen in de weersverwachting.
Je stelt neem ik aan uit op basis van de verwachting dat je wat later voldoende zon opbrengst hebt om de batterij vol te krijgen. Als je echter pech hebt komt er onverwacht een wolkenveld voor de zon en haal je die opbrengst niet. En daarmee gaat je winst % weer verloren. Daarnaast moet je we elke keer met de instellingen spelen.
Denk in kansen, niet in problemen. Homewizard Plug-In Battery 5.4 kWh. Zendure 2400 AC 17.2 kWh. 3330 Wp zonnepanelen. EV 77 kWh. Peblar Business Laadpaal.
@homewizard_nl, feature request: lokaal een instance van de centrale server draaien in een Docker container. Voordelen: minder afhankelijkheid van internet en de HW servers, data staat lokaal, lagere belasting van de HW servers. Deze lokale instance zou eventueel een deel van de data (dat deel dat HW nodig heeft) periodiek kunnen uploaden naar de HW servers.
Robert Elsinga =8-) | IT security, Scouting, zendamateur (PC5E, WC5E) | www.elsinga.net/robert, www.pc5e.nl
@Devke
Fijn dat je dit allemaal met ons wilt delen.
Gezien alle variabelen waar we geen invloed op hebben, we er nu gewoon vanuit gaan dat van elke 4 kWh die je in je HW stopt er 3 terug krijgt.
Dan weet je waar je aan toe bent,
Door het tijdelijk uitzetten van je accu werkt op meer wisselvallige dagen de NOM slechter.
Terug verdien tijd wil ik het niet over hebben, maar wel over te behalen besparingen. En dan is na het einde van het salderen optimaal eigen verbruik door NOM de manier om het meeste geld te besparen op de energie factuur.
Natuurlijk gaat bovenstaande alleen op als je (voldoende) PV panelen hebt.
Ik wil de accu gebruiken om geld te besparen en niet om geld te verdienen.
Fijn dat je dit allemaal met ons wilt delen.
Gezien alle variabelen waar we geen invloed op hebben, we er nu gewoon vanuit gaan dat van elke 4 kWh die je in je HW stopt er 3 terug krijgt.
Dan weet je waar je aan toe bent,
Door het tijdelijk uitzetten van je accu werkt op meer wisselvallige dagen de NOM slechter.
Terug verdien tijd wil ik het niet over hebben, maar wel over te behalen besparingen. En dan is na het einde van het salderen optimaal eigen verbruik door NOM de manier om het meeste geld te besparen op de energie factuur.
Natuurlijk gaat bovenstaande alleen op als je (voldoende) PV panelen hebt.
Ik wil de accu gebruiken om geld te besparen en niet om geld te verdienen.
Gister hebben tijdens de storing de batterijen gewoon doorgewerkt. Het enige dat je echt mist is lokaal koppelen. Deze feedback heb ik ergens in dit topic eerder gegeven. Het is raar dat je internet nodig hebt om twee apparaten lokaal te koppelen. Ik hoop op een toevoeging in de lokale API daarvoor.elsinga schreef op donderdag 6 maart 2025 @ 09:14:
@homewizard_nl, feature request: lokaal een instance van de centrale server draaien in een Docker container. Voordelen: minder afhankelijkheid van internet en de HW servers, data staat lokaal, lagere belasting van de HW servers. Deze lokale instance zou eventueel een deel van de data (dat deel dat HW nodig heeft) periodiek kunnen uploaden naar de HW servers.
Gisteren dus PIB ontvangen begin van de middag en was toen voor bijna 50% al geladen.
Kort daarna succesvol aangesloten en verder volgeladen met zon.
Draaide gelijk heel mooi NOM.
Mijn energieboer zal misschien niet altijd vrolijk worden van het onderstaande NOM resultaat.
:no_upscale():strip_icc():strip_exif()/f/image/9sl3kxwO8xKGIcu5Gw0OSHtv.jpg?f=user_large)
(screenshot resultaat gisteren)
Sinds middernacht draait de PIB nu nog steeds 'compleet' NOM.
Dus niet leeggetrokken vannacht.
Nu ben ik niet zo'n 'grootverbruiker' wat (nacht)stroomverbruik betreft.
Ook leuk om de PIB 'wakker' te zien worden.
Even kijken tot hoelaat de HWdisplay die NOM laat zien.
Vandaag proberen alle zonopbrengst de 'goede' kanten op te sturen.
Ben in bezit van nog meer batterijopslagmogelijkheden, waarvan er ook 'grote' voor de deur staat...
Dus de PIB doet hier precies waar het 'speeltje' voor bedacht is!
Kort daarna succesvol aangesloten en verder volgeladen met zon.
Draaide gelijk heel mooi NOM.
Mijn energieboer zal misschien niet altijd vrolijk worden van het onderstaande NOM resultaat.
:no_upscale():strip_icc():strip_exif()/f/image/9sl3kxwO8xKGIcu5Gw0OSHtv.jpg?f=user_large)
(screenshot resultaat gisteren)
Sinds middernacht draait de PIB nu nog steeds 'compleet' NOM.
Dus niet leeggetrokken vannacht.
Nu ben ik niet zo'n 'grootverbruiker' wat (nacht)stroomverbruik betreft.
Ook leuk om de PIB 'wakker' te zien worden.
Even kijken tot hoelaat de HWdisplay die NOM laat zien.
Vandaag proberen alle zonopbrengst de 'goede' kanten op te sturen.
Ben in bezit van nog meer batterijopslagmogelijkheden, waarvan er ook 'grote' voor de deur staat...
Dus de PIB doet hier precies waar het 'speeltje' voor bedacht is!
Met de Nul op de Meter (NOM)-modus is een hoge efficiëntie lastig haalbaar, omdat de omvormer niet altijd op vol vermogen werkt. Daarnaast is de plug in battery omvormer hardwarematig geoptimaliseerd voor een hogere RTE (Round Trip Efficiency) bij lage vermogens, wat helaas betekent dat de efficiëntie aan de bovenzijde iets lager is. Dit geeft voor iedereen een constantere RTE, we hadden ook kunnen zorgen dat de omvormer op de bovenkant efficienter is ten koste van de onderkant, wat over het algemeen voor de meeste gebruikers op een lagere RTE was uitgekomen, en in sommige gevallen iets hoger. Vergelijken met andere huis+batterij combinaties is daardoor lastig.Henkoes schreef op woensdag 5 maart 2025 @ 22:50:
[...]
Ik vind de RTE wel echt laag. Niemand schijnt 80% of hoger te halen.
Op sommige momenten, zoals bij een batterij die rond de 50% vol is en waarbij alle componenten zich binnen de optimale temperatuurrange bevinden, kan de efficiëntie hoger zijn. Echter, deze blijft niet constant over een volledige cyclus van 0% naar 100% en weer terug naar 0%, omdat de laad- en ontlaadstromen variëren afhankelijk van de vullingsgraad van de batterij.
Een 2500W omvormer kan bijvoorbeeld een efficiëntie van ±85% behalen bij continu gebruik op vol vermogen. Maar wanneer dezelfde omvormer in NOM-modus ’s nachts met slechts 100W ontlaadt, zal de RTE dalen tot 60% of minder.
Dit zijn bewuste keuzes in de productontwikkeling. Onze batterij is specifiek ontworpen voor NOM-gebruik en geoptimaliseerd om in deze situatie zo efficiënt mogelijk te werken.
Wow, mooi! Ah...elmunstro schreef op donderdag 6 maart 2025 @ 09:31:
[Afbeelding]
Dat is een hele keurige RTE ... 92,98 %

Je neemt ca. 30% lading van de dag ervoor mee in je berekening dus dat klopt helaas niet helemaal.elmunstro schreef op donderdag 6 maart 2025 @ 09:31:
[Afbeelding]
Dat is een hele keurige RTE ... 92,98 %
haha ssst..... dacht eens kijken hoe slim we zijn hierAardedraadje schreef op donderdag 6 maart 2025 @ 09:51:
[...]
Je neemt ca. 30% lading van de dag ervoor mee in je berekening dus dat klopt helaas niet helemaal.
Mijn batterijen hebben met dank aan het weer tot bijna half 3 NOM weten te draaien. Strakke lijn op 0, tot de koelkast het te warm krijgt en aanspringt. Dan zie je 2 blipjes achter elkaar. Wat stroom afnemen en wat stroom terugleveren.
Who's General Failure and why is he reading my harddrive? - Projectmanager : a person who thinks nine women can make one baby in one month
Vraag voor de mensen die recentelijk de batterij ontvangen hebben? Wanneer hebben jullie besteld? Ik heb op 29 juni besteld, maar heb het vermoeden dat de huidige uitleveringen nog steeds zitten op ongeveer 26 juni? Met deze zonnige dagen krijg je toch wel enige vorm van FOMO.
Op 5 maart 2025 op site van Homewizard een bestelling geplaatst voor 2de batterij, levertijd mei 2025, september zal het dus niet worden.Viper-NL schreef op woensdag 5 maart 2025 @ 19:44:
[...]
Ik zit met 2xHW bestelling september ook in de maartbatch, ben idd bang dat het september wordt.......een jaar later
ze zijn nu met de 27ste bezig ik verwacht ieder moment een betaallink, heb de mail al gehad dat die binnen twee weken uitgeleverd word(een week geleden) en ik heb hem de 27ste om 16:03 besteldmhjmaas schreef op donderdag 6 maart 2025 @ 10:26:
Vraag voor de mensen die recentelijk de batterij ontvangen hebben? Wanneer hebben jullie besteld? Ik heb op 29 juni besteld, maar heb het vermoeden dat de huidige uitleveringen nog steeds zitten op ongeveer 26 juni? Met deze zonnige dagen krijg je toch wel enige vorm van FOMO.
De Z is stevig in prijs gedaald op de NL website.
Net alsof ze het hier meelezen en direct reageren ;-)
Of logischer omdat er evolutie zit in hun producten.
Ik weet dat jullie weten dat ik de HW te duur vind bij meerdere batterijopstelling.
1 toestel is ok maar kan de prijsvergelijking niet langer meer aan met Z
Dit is dus nog erger geworden.
Logisch dat dat hier geen sympathie gaat opleveren maar je moet de realiteit wel onder ogen durven zien.
Net alsof ze het hier meelezen en direct reageren ;-)
Of logischer omdat er evolutie zit in hun producten.
Ik weet dat jullie weten dat ik de HW te duur vind bij meerdere batterijopstelling.
1 toestel is ok maar kan de prijsvergelijking niet langer meer aan met Z
Dit is dus nog erger geworden.
Logisch dat dat hier geen sympathie gaat opleveren maar je moet de realiteit wel onder ogen durven zien.
Momenteel kun je met Energy+ alleen een export maken van de 'stroom totaal'. Is het ook mogelijk om de battery data te exporteren? Zover ik weet is er geen API om de cloud te bevragen...
Ga je weer bezig? Er is al tig keer uitgelegd wat de filosofie achter het systeem is. Ga ik niet nog een keer herhalen.Piddybull schreef op donderdag 6 maart 2025 @ 10:47:
De Z is stevig in prijs gedaald op de NL website.
Net alsof ze het hier meelezen en direct reageren ;-)
Of logischer omdat er evolutie zit in hun producten.
Ik weet dat jullie weten dat ik de HW te duur vind bij meerdere batterijopstelling.
1 toestel is ok maar kan de prijsvergelijking niet langer meer aan met Z
Dit is dus nog erger geworden.
Logisch dat dat hier geen sympathie gaat opleveren maar je moet de realiteit wel onder ogen durven zien.
Als je iets anders vind wat beter bij je situatie past, helemaal prima. Ga daar lekker voor. Iedereen mag zijn/haar eigen beslissingen maken. Maar hou alsjeblieft op met in dit topic te jammeren over de HW batterij of de prijs ervan. Negeer dit topic, meldt je in het Z topic, bestel dat apparaat en weer blij met je aankoop. Dat zijn wij namelijk ook.
Who's General Failure and why is he reading my harddrive? - Projectmanager : a person who thinks nine women can make one baby in one month
De perceptie van waarde is ook waarde.
Ik vínd een BMW i4 ook te duur, voor wat je krijgt t.o.v. bv een Tesla Model 3. Dit is louter subjectief, iemand anders waardeert de meerprijs missschien wel om redenen (kwaliteit, interieur, whatever...)
Het is wel echt heel vreemd om dat in een het grote BMW topic te gaan liggen zeuren dat er betaalbaardere alternatieven zijn.
Ik vínd een BMW i4 ook te duur, voor wat je krijgt t.o.v. bv een Tesla Model 3. Dit is louter subjectief, iemand anders waardeert de meerprijs missschien wel om redenen (kwaliteit, interieur, whatever...)
Het is wel echt heel vreemd om dat in een het grote BMW topic te gaan liggen zeuren dat er betaalbaardere alternatieven zijn.
3DFx Voodoo – Riva TNT2 Ultra – Geforce 3 Ti200 – Radeon 3870 – Radeon 5770 - Radeon 6870 - Radeon 6970 – Radeon 270 (x2) - Geforce 2060 Super – Geforce 4070 Super
Hoi allemaal,
Wellicht staat het antwoord al ergens, maar ik kan het zo snel niet vinden.
Wij hebben een drie fasen aansluiting. Onze zonnepanelen zijn ook drie fasen aangesloten. Levert de ze accu ook over drie fasen terug ondanks dat hij maar op één fase aangesloten zit, zodat de apparaten op andere fasen er ook profijt van hebben?
Alvast bedankt!
Wellicht staat het antwoord al ergens, maar ik kan het zo snel niet vinden.
Wij hebben een drie fasen aansluiting. Onze zonnepanelen zijn ook drie fasen aangesloten. Levert de ze accu ook over drie fasen terug ondanks dat hij maar op één fase aangesloten zit, zodat de apparaten op andere fasen er ook profijt van hebben?
Alvast bedankt!
Dat is precies wat ik bedoeldecrryp schreef op donderdag 6 maart 2025 @ 08:40:
Vergeet niet dat Toyota de range van ontladen en opladen heel erg optimaal heeft voor een lange levensduur.
Xtool D1 10w laser cutter - IoT moet nooit op internet - 4x HomeWizard plug-in batterij, totaal 10,8 kWh / 3200 watt / 3200 watt, aansturing met Home Assistant - Renault Twizy ± 10000 km per jaar
Nee, de batterij levert alléén terug op de fase waarop hij is aangesloten en de slimme meter verrekent de zaak.gwabber schreef op donderdag 6 maart 2025 @ 11:18:
Hoi allemaal,
Wellicht staat het antwoord al ergens, maar ik kan het zo snel niet vinden.
Wij hebben een drie fasen aansluiting. Onze zonnepanelen zijn ook drie fasen aangesloten. Levert de ze accu ook over drie fasen terug ondanks dat hij maar op één fase aangesloten zit, zodat de apparaten op andere fasen er ook profijt van hebben?
Alvast bedankt!
Voorbeeld: je wasmachine op L1 trekt 1200W en je thuisbatterij aangesloten op L3 levert op dat moment 800W, dan geeft de slimme meter aan dat je 400W verbruik hebt
7200Wp Z/ZW | Daikin Altherma 3 all electric | 3x HW PiB | Gasloos
De accu kijkt naar P1 totaalverbruik van het huis, niet naar de afzonderlijke fases. En de accu levert alleen stroom terug op de fase waarop die is aangesloten.gwabber schreef op donderdag 6 maart 2025 @ 11:18:
Hoi allemaal,
Wellicht staat het antwoord al ergens, maar ik kan het zo snel niet vinden.
Wij hebben een drie fasen aansluiting. Onze zonnepanelen zijn ook drie fasen aangesloten. Levert de ze accu ook over drie fasen terug ondanks dat hij maar op één fase aangesloten zit, zodat de apparaten op andere fasen er ook profijt van hebben?
Alvast bedankt!
Replace fear of the unknown with curiosity | 54 kWh thuisaccu's | Tesla Model Y LR & Model 3 SR+ | Totaal 190 kWh opslag | 10.660 Wp zonnepanelen | 3xMHI WP
Dus jammeren over deze batterij mag niet volgens u?asing schreef op donderdag 6 maart 2025 @ 10:57:
[...]
Ga je weer bezig? Er is al tig keer uitgelegd wat de filosofie achter het systeem is. Ga ik niet nog een keer herhalen.
Als je iets anders vind wat beter bij je situatie past, helemaal prima. Ga daar lekker voor. Iedereen mag zijn/haar eigen beslissingen maken. Maar hou alsjeblieft op met in dit topic te jammeren over de HW batterij of de prijs ervan. Negeer dit topic, meldt je in het Z topic, bestel dat apparaat en weer blij met je aankoop. Dat zijn wij namelijk ook.
Straks volgt er een prijsopslag bij HW en vinden jullie dat allemaal nog wel best ok?
Voor 1 batterij vind ik HW best ok dus waarom zou ik hier weggaan?
Ik zal verder nadenken maar zal toch elke nieuwe prijsverlaging komen aangeven.
Dank voor je snelle reactie!! Als elektranoob stel ik vast veel vragen in de bekende wegTaro schreef op donderdag 6 maart 2025 @ 11:25:
[...]
De accu kijkt naar P1 totaalverbruik van het huis, niet naar de afzonderlijke fases. En de accu levert alleen stroom terug op de fase waarop die is aangesloten.
Check. Dus ik moet de fase kiezen die het meeste verbruikt en hem daar inprikken?
/f/image/Yc5Cxf5pjb421Q17lbmIefaY.png?f=fotoalbum_large)
Weer een nieuwe hoofdstuk in de wifi problemen. Plotseling stopt de batterij met ontladen en wordt de stroom weer van het net betrokken. Midden in de nacht is dit even spontaan opgelost.
Afgelopen week verschillende accesspoints gebruikt en op verschillende afstanden van de batterij gezet. Wifi blijft totaal instabiel accesspoints zitten in een mesh. De goedkoopste tuya troep van de action blijft wel werken, zelfs buiten in mijn tuin (en daar moet het wel door een stenen muur heen, binnen niet)
Ga voor alle vragen over woordblindheid naar www.dyslexie.nl (of was het nu www.dyslexi.nl of eeh www.dislexie.nl of www.dyslexy.nl of www.dysleksie.nl of www.disleksi.nl of www.dysleksi.nl of eeeehh.....)
Snap ik alleen ligt de afwijking van HW een stuk lager wat logisch is voor het doel. van de 2.7 KWH is er ongeveer 2.5 beschikbaar. Dat is wel wat anders dan de toyota hybrid accus met minder dan de helft beschikbare capaciteit!JeroenH schreef op donderdag 6 maart 2025 @ 11:18:
[...]
Dat is precies wat ik bedoeldeDit zal HW in een bepaalde mate ook met hun accu gedaan hebben. Hoe deze balans ligt is altijd een compromis tussen beschikbare capaciteit, en (gemiddelde) levensduur.
ja, hier zijn we een beetje klaar mee. Please don't.
[ Voor 91% gewijzigd door teacher op 07-03-2025 10:00 ]
Je hebt alles al vaste ip's gegeven op basis van een mac adres reservering?Rudi Vader schreef op donderdag 6 maart 2025 @ 11:30:
[Afbeelding]
Weer een nieuwe hoofdstuk in de wifi problemen. Plotseling stopt de batterij met ontladen en wordt de stroom weer van het net betrokken. Midden in de nacht is dit even spontaan opgelost.
Afgelopen week verschillende accesspoints gebruikt en op verschillende afstanden van de batterij gezet. Wifi blijft totaal instabiel accesspoints zitten in een mesh. De goedkoopste tuya troep van de action blijft wel werken, zelfs buiten in mijn tuin (en daar moet het wel door een stenen muur heen, binnen niet)
Je moet je afvragen wat je hiermee denkt te bereiken. Het is voor iedereen goed om op de hoogte te zijn van mogelijke alternatieven zodat een weloverwogen besluit kan worden genomen passend bij de eigen situatie, wensen en eisen. Maar als dat een aantal keer is aangegeven weet men ervan. En je kunt en hoeft anderen niet te overtuigen, als men niet wil, dan is dat zo en heb je dat te accepteren, choose your battles.Piddybull schreef op donderdag 6 maart 2025 @ 11:25:
[...]
Dus jammeren over deze batterij mag niet volgens u?
Straks volgt er een prijsopslag bij HW en vinden jullie dat allemaal nog wel best ok?
Voor 1 batterij vind ik HW best ok dus waarom zou ik hier weggaan?
Ik zal verder nadenken maar zal toch elke nieuwe prijsverlaging komen aangeven.
Je persoonlijke visie en mening is niet per se die van een ander. Je kunt hier natuurlijk een keer ter info: Merk X is mogelijk interessanter geworden ivm prijsverlaging Y benoemen, maar het is wel belangrijk om de balans in een topic niet te verstoren. En als je dus regelmatig richting een ander merk verwijst krijg je wel het effect dat het geen toevoegde waarde meer heeft.
Voor de volledigheid: Dit is geen aanval naar jou, want ik begrijp je. En ik begrijp alle anderen hier ook
Replace fear of the unknown with curiosity | 54 kWh thuisaccu's | Tesla Model Y LR & Model 3 SR+ | Totaal 190 kWh opslag | 10.660 Wp zonnepanelen | 3xMHI WP
Ik heb inmiddels 2 keer op je gereageerd. Het eerste bericht kreeg 15 duimpjes, deze staat nu al op 7.Piddybull schreef op donderdag 6 maart 2025 @ 11:25:
[...]
Dus jammeren over deze batterij mag niet volgens u?
Straks volgt er een prijsopslag bij HW en vinden jullie dat allemaal nog wel best ok?
Voor 1 batterij vind ik HW best ok dus waarom zou ik hier weggaan?
Ik zal verder nadenken maar zal toch elke nieuwe prijsverlaging komen aangeven.
Blijkbaar vind het bijval en zijn mensen het met mij eens. Dus kijk eens in de spiegel en vraag u af of uw negatieve posts gewenst zijn of bijdragen in dit topic. Besef dat het grootste deel van ons al vorig jaar juni heeft besteld. Op dat moment was er eigenlijk geen passende concurrentie. Dat begint nu te komen. En let dan eens op hoeveel mensen hun HW batterij hebben doorverkocht, geannuleerd of teruggestuurd. Dat zijn er maar een paar.
Who's General Failure and why is he reading my harddrive? - Projectmanager : a person who thinks nine women can make one baby in one month
Volgens mij heb ik het al een paar keer aangegeven maar iedereen die een HW batterij koopt (of een batterij met het doel NOM) dus geen handelen etc hoe rendabel dit is is weer een totaal andere discussie.Piddybull schreef op donderdag 6 maart 2025 @ 11:25:
[...]
Dus jammeren over deze batterij mag niet volgens u?
Straks volgt er een prijsopslag bij HW en vinden jullie dat allemaal nog wel best ok?
Voor 1 batterij vind ik HW best ok dus waarom zou ik hier weggaan?
Ik zal verder nadenken maar zal toch elke nieuwe prijsverlaging komen aangeven.
Maar iedereen hier die een HW accu koopt of meerdere doet dit voor een heel groot deel uit hobby en gewoon leuk. Tuurlijk bespaar je wat op eventuele teruglever kosten. Maar zolang het salderen bestaat is dat de allerbeste accu zonder enige verliezen en ook nog is zonder aanschaf prijs.
[ Voor 37% gewijzigd door crryp op 06-03-2025 11:40 ]
Dat is inderdaad het beste. Als je 1-fase PV hebt met 3-fase netaansluiting ligt dat weer anders, maar met 3-fase PV kan je de HW Battery het beste op de fase zetten die het meeste verbruikt zodat je niet over de fases heen gaat importeren en exporteren.gwabber schreef op donderdag 6 maart 2025 @ 11:27:
[...]
Dank voor je snelle reactie!! Als elektranoob stel ik vast veel vragen in de bekende weg
Check. Dus ik moet de fase kiezen die het meeste verbruikt en hem daar inprikken?
Replace fear of the unknown with curiosity | 54 kWh thuisaccu's | Tesla Model Y LR & Model 3 SR+ | Totaal 190 kWh opslag | 10.660 Wp zonnepanelen | 3xMHI WP
Quote je nu de verkeerde?crryp schreef op donderdag 6 maart 2025 @ 11:37:
[...]
Volgens mij heb ik het al een paar keer aangegeven maar iedereen die een HW batterij koopt (of een batterij met het doel NOM) dus geen handelen etc hoe rendabel dit is is weer een totaal andere discussie.
Maar iedereen hier die een HW accu koopt of meerdere doet dit voor een heel groot deel uit hobby en gewoon leuk. Tuurlijk bespaar je wat op eventuele teruglever kosten. Maar zolang het salderen bestaat is dat de allerbeste accu zonder enige verliezen en ook nog is zonder aanschaf prijs.
Ik heb er 2 staan, en ben er erg blij mee. Als het niet voor het geld is, gisteren had ik 89% "low carbon emissions" stroom. Dat is ook wat waard
Who's General Failure and why is he reading my harddrive? - Projectmanager : a person who thinks nine women can make one baby in one month
Nee, ga ik wel proberen maar als dat nodig is dan is dat wel een bedroevend gegeven. Ik hoop dat dat gaat in mijn d-link accesspoints. Die zijn nogal recht-toe-recht-aancrryp schreef op donderdag 6 maart 2025 @ 11:32:
[...]
Je hebt alles al vaste ip's gegeven op basis van een mac adres reservering?
Ga voor alle vragen over woordblindheid naar www.dyslexie.nl (of was het nu www.dyslexi.nl of eeh www.dislexie.nl of www.dyslexy.nl of www.dysleksie.nl of www.disleksi.nl of www.dysleksi.nl of eeeehh.....)
Ja sorry is aangepast ik was het volledig met je eens staan er hier ook 2 evt later nog een 3e als mijn hobby spaarpot weer is aangevuldasing schreef op donderdag 6 maart 2025 @ 11:42:
[...]
Quote je nu de verkeerde?ja dus!
Ik heb er 2 staan, en ben er erg blij mee. Als het niet voor het geld is, gisteren had ik 89% "low carbon emissions" stroom. Dat is ook wat waard.
Grote blij!
:strip_exif()/f/image/H01Kd0lX5YWVrPv9M7z9db6S.png?f=user_large)
[ Voor 17% gewijzigd door crryp op 06-03-2025 11:45 ]
Ik weet niet of het nodig is maar je kan het allicht proberenRudi Vader schreef op donderdag 6 maart 2025 @ 11:42:
[...]
Nee, ga ik wel proberen maar als dat nodig is dan is dat wel een bedroevend gegeven. Ik hoop dat dat gaat in mijn d-link accesspoints. Die zijn nogal recht-toe-recht-aan
@HomeWizard_NL ik heb me aangemeld voor de beta testen. Inmiddels ook een bevestigingsmail. Heb er 1 vraag bij. Wordt het gemeld als de nieuwe beta versies geïnstalleerd gaan worden of kom je erachter als iets niet lekker meer zou kunnen lopen? Anders moet ik versiebeheer gaan bijhouden van de apparaten.
Denk in kansen, niet in problemen. Homewizard Plug-In Battery 5.4 kWh. Zendure 2400 AC 17.2 kWh. 3330 Wp zonnepanelen. EV 77 kWh. Peblar Business Laadpaal.
Misschien nog leuk voor de HA gebruikers een inschatting hoelang je batterij nog vooruit kan of nog moet opladen.
/f/image/2sYBxt4xCrJURhdevsx3R0rU.png?f=fotoalbum_large)
Je hebt nodig een template sensor die bepaald hoeveel KWH er in de accu zit:
:strip_exif()/f/image/B0bkkYiUSeoKnf5a5BKi3ZwW.png?f=user_large)
En dan dus een berekening voor de tijd:
:strip_exif()/f/image/HI0wjGicl2oFtUztbbVpArAx.png?f=user_large)
/f/image/2sYBxt4xCrJURhdevsx3R0rU.png?f=fotoalbum_large)
Je hebt nodig een template sensor die bepaald hoeveel KWH er in de accu zit:
:strip_exif()/f/image/B0bkkYiUSeoKnf5a5BKi3ZwW.png?f=user_large)
code:
1
| {{ (states('sensor.hw_battery_laadpercentage') | float / 100 * 2.484 ) | round(3) }} |
En dan dus een berekening voor de tijd:
:strip_exif()/f/image/HI0wjGicl2oFtUztbbVpArAx.png?f=user_large)
code:
1
2
3
4
5
6
7
8
9
| {% set kwhinbattery = states('sensor.battery_1_laadlevel') | float(0) %} {% set currentpower = states('sensor.hw_battery_vermogen') | float(0) %} {% if currentpower > 0 %} {{ (2484 - (kwhinbattery * 1000)) / currentpower}} {% elif currentpower < 0 %} {{(kwhinbattery * 1000) / (currentpower * -1)}} {% else %} 0 {% endif %} |
[ Voor 48% gewijzigd door crryp op 06-03-2025 11:56 ]
Lekker bezig weer. Vraagje. Heb je alles in 1 card ondergebracht? Zo lijkt de screen namelijkcrryp schreef op donderdag 6 maart 2025 @ 11:52:
Misschien nog leuk voor de HA gebruikers een inschatting hoelang je batterij nog vooruit kan of nog moet opladen.
[Afbeelding]
Je hebt nodig een template sensor die bepaald hoeveel KWH er in de accu zit:
[Afbeelding]
code:
1 {{ (states('sensor.hw_battery_laadpercentage') | float / 100 * 2.484 ) | round(3) }}
En dan dus een berekening voor de tijd:
[Afbeelding]
code:
1 2 3 4 5 6 7 8 9 {% set kwhinbattery = states('sensor.battery_1_laadlevel') | float(0) %} {% set currentpower = states('sensor.hw_battery_vermogen') | float(0) %} {% if currentpower > 0 %} {{ (2484 - (kwhinbattery * 1000)) / currentpower}} {% elif currentpower < 0 %} {{(kwhinbattery * 1000) / (currentpower * -1)}} {% else %} 0 {% endif %}
Denk in kansen, niet in problemen. Homewizard Plug-In Battery 5.4 kWh. Zendure 2400 AC 17.2 kWh. 3330 Wp zonnepanelen. EV 77 kWh. Peblar Business Laadpaal.
Dit is mijn losse tabblad wat ik cast naar mijn google hubs die in de woonkamer en op mijn kantoor staan :D!Devke schreef op donderdag 6 maart 2025 @ 12:00:
[...]
Lekker bezig weer. Vraagje. Heb je alles in 1 card ondergebracht? Zo lijkt de screen namelijk
:strip_exif()/f/image/aX8oonrps2E7vRiWFynTwjEh.jpg?f=fotoalbum_large)
Het lijkt een card omdat ik de achtergrond en borders weg gehaald heb net zoals hier:
/f/image/CChlNIgdHJQWqX1xk06AK8pJ.png?f=fotoalbum_large)
[ Voor 66% gewijzigd door crryp op 06-03-2025 12:05 ]
*knip* offtopic
[ Voor 106% gewijzigd door Proton_ op 06-03-2025 15:38 ]
Ik krijg een nieuwe. Blijkbaar is deze defect.damitch300 schreef op woensdag 5 maart 2025 @ 23:20:
Sinds gisteren 2 homewizard plug in accus. Beiden verbonden en gingen laden. Savonds toen de PV niks meer opwekte kreeg ik geen terug levering.
Ik kwam erachter dat accu nummer 2 de dader was. Zodra die uit stond ging nummer 1 ontladen. Andersom niks.
Na beter te kijken en te luisteren. Accu 2 maakt een schakel geluid elke seconde en ledjes staan op groen.
In de app schakeld hij tussen de status inactief en ontladen elke seconde.
Heb hem 2 maal gereset. P1 meter opnieuw verbonden.
Blijft maar schakelen
Defecte accu?
Let op:
Dit topic gaat specifiek over de HomeWizard Plug-in Battery.
Andere batterijen kan je vergelijken in Het grote plug-and-play thuisaccu's met een stekker topic en voor vragen over de meterkast, huisinstallatie, etc. kan je terecht in bijv.: Het grote topic voor Elektra huisinstallaties - Deel 3.
Voor vragen over hoeveel accu's je per groep kunt aansluiten, of hoe je dit unlocked: Lees de topicstart, gebruik de zoekfunctie of kijk in het eerste topic: Het HomeWizard Plug-In Battery topic. Bepaal daarna of je vraag specifiek voor de HW Plug-in battery is (hier stellen) of beter in het algemene Elektra huisinstallaties topic past.
Dit topic gaat specifiek over de HomeWizard Plug-in Battery.
Andere batterijen kan je vergelijken in Het grote plug-and-play thuisaccu's met een stekker topic en voor vragen over de meterkast, huisinstallatie, etc. kan je terecht in bijv.: Het grote topic voor Elektra huisinstallaties - Deel 3.
Voor vragen over hoeveel accu's je per groep kunt aansluiten, of hoe je dit unlocked: Lees de topicstart, gebruik de zoekfunctie of kijk in het eerste topic: Het HomeWizard Plug-In Battery topic. Bepaal daarna of je vraag specifiek voor de HW Plug-in battery is (hier stellen) of beter in het algemene Elektra huisinstallaties topic past.