De functie komt er aan. Het is al in beta en wordt actief getest. Er is nooit een harde belofte gemaakt. Q1 is ooit genoemd. Dat is nipt niet gehaald. Ze zijn minimaal 10 jaar sneller dan GTA VI.vaurits schreef op donderdag 9 april 2026 @ 01:34:
Geef mij even de ruimte om te spuien.
ik vind het spijtig dat het nog steeds niet lukt bij Homewizard om rekening te houden met de dynamische energietarieven. Al heel lange tijd wordt gezegd dat het er aan komt. Ja nu echt, echt bijna. Maar nog steeds niets van dat alles.
Ik ben niet van de Homey's en HA. Ik twijfel wel maar vooralsnog zie ik vooral een aardige investering die niet snel terug te verdienen is.
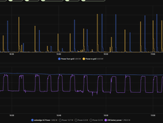
Ondertussen beginnen mijn 2 thuisaccu's deze woensdag om 08u50 met zichzelf opladen en zijn ze om 12u50 vol. En pas vanaf 18u10 gaan ze weer langlaam leeglopen.
De accus laden zichzelf op het moment dat je je zonnestroom juist voor wat centjes kan verkopen.
Maar zijn vol als de stroom gratis is. En vervolgens ga ik urenlang gratis stroom verkopen aan Tibber. Ik kan het verder niet kwijt aan de auto want die rijden nog op benzine. Ik heb stadsverwarming met vloerverwarming en dus een buffervat voor het douchen slaat ook nergens op. Ik heb zelf enige sturing op het starten en stoppen van de vaatwasser, droger en wasmachine maar dat heeft ook vrijwel geen effect.
[Afbeelding]
De terugverdientijd van deze twee accu's wordt hierdoor onnodig veel langer.
Koop nooit een product waarvan de functie die jij wil nog niet uit is. Ik zie alleen maar voordelen. Early adopter zijn en dit allemaal willen betekend een echte Tweaker moet zijn. Ik laad al maanden op de goedkoopste uren en verbruik op de duurste uren. Ik heb veel meer gedaan echter de basis was misschien een paar avonden werk. Met deze functie ga je hem niet snel terugverdienen. Dat gebeurd pas echt sneller als salderen wordt afgeschaft.
77 kWh EV | 3,38 kWp SolarEdge SE3000 | 2x Technaxx 300W Solar | Drie HomeWizard PiBs | LG 3,5 kW Standaard Plus | 100 liter QH Boiler
/f/image/TclKpA4KabxitqqrgiPwlTN6.png?f=fotoalbum_large)
/f/image/bYVpOa40G1ITX3TRhJFEnaTF.png?f=fotoalbum_large)
/f/image/f4iJmdksxBc9LLDNMbIDJ6VY.png?f=fotoalbum_large)
/f/image/JArPNccK5v8UGmeicrXDVqLZ.png?f=fotoalbum_large)
:strip_exif()/f/image/ZVkFNiNm2gTqU1aee81IgK5A.jpg?f=fotoalbum_large)
:strip_exif()/f/image/XdMrU1c7MiEUvQ0cIOypAPdM.jpg?f=fotoalbum_large)
/f/image/UPoDoUMD9awhTYPcjmt5HK4J.png?f=fotoalbum_large)
/f/image/SdPvb6NcCphM01IgL5SHuJw6.png?f=fotoalbum_medium)
/f/image/tJZCpY2OSOlbWKrUwPgxvS3J.png?f=fotoalbum_large)
/f/image/pg27diof4IA2kldAwowQqFJ7.png?f=fotoalbum_large)
:strip_exif()/f/image/NU2oIbtcJnYwpC6luU6r0tC0.jpg?f=fotoalbum_large)
:strip_exif()/f/image/JQY40z0jylGzlk5RV1ZCnlOl.jpg?f=fotoalbum_large)