WGA | Napoleon Pro 22 K-Leg-3 | KamadoJoe Big Joe I | Inkbird ISC-027BW | JoeFyr | JoyStove Large | Weber Smokey Joe | Ooni Karu 2 | www.bbq-brethren.nl | MHI SRK35ZSX-WF | HomeWizard PiB 2x | 3450 Wp 100% Zuid
Hier liep gister alles als een zonnetje😉, als er HW iets was zouden we daar allemaal last van moeten hebben toch? Of ik moet weer net op een andere server bij HW zitten dan jij? Geen idee maar liep alles zoals (bijna) altijd goed.GL007 schreef op zondag 24 augustus 2025 @ 22:33:
[...]
We moeten niet vergeten dat de server ook veranderen.bij Homewizard. Waarschijnlijk speelt dit ook een rol.
Vandaag was het zeer ellendig. Samen met het wegvallen van internet voor 10 minuten.
Weet iemand wat dat betekent?
Heb beide batterijen uitgezet en zal ze later weer inschakelen dan zullen ze het wel weer doen maar ik vraag me af of @HomeWizard_NL niet een lijstje op de website kan zetten die het led gedrag uitlegt.
De app geeft zoals vaker niets aan en zegt dat alles dikke prima is?
Zaterdag heb ik beide batterijen naar firmwareversie 1.0219 gebracht. 5? 6weken lang geen enkel probleem gehad. En toen begon zaterdag ineens het gedoe: ik gebruikte stroom van het net de ene batterij stond op 62%, de andere was volledig leeggetrokken. Geen uitroepteken, maar wel wit en inactief.
Ik heb toen beide batterijen uitgezet en de P1-meter samen met alles anderhalf uur volledig stroomloos gezet (’s avonds, terwijl ik even weg was).
Zondagochtend kreeg ik een melding over de P1-meter. Deze was losgekoppeld, terwijl de batterijen gewoon online waren. De P1-meter was ook niet pingbaar. De laatst bekende wifi-sterkte was 98%, en het apparaat stond al maanden op een vast IP-adres, net als de batterijen.
Vanmorgen dacht ik dat alles weer werkte — tenminste toen ik de deur uit ging.. en net op kantoor ontdekte dat de P1-meter weer losgekoppeld is...
P1 stond al een tijd op 6.0203 en daar ben ik ook niet aan geweest totdat het gezeik begon.....
De beta testers draaien op de nieuwe server. Zo heb ik het begrepenArie. schreef op maandag 25 augustus 2025 @ 05:59:
[...]
Hier liep gister alles als een zonnetje😉, als er HW iets was zouden we daar allemaal last van moeten hebben toch? Of ik moet weer net op een andere server bij HW zitten dan jij? Geen idee maar liep alles zoals (bijna) altijd goed.
Homey, Homewizard battery 2x, 9 zonnepanelen 3100W piek, power SolarEdge omvormer ,Airco als verwarming, IPad, Iphone
Ik snap dat je wat irritaties hebt rondom de PIB maar door dwingend te roepen dat HW iets moet doen gaat niet werken. "Zet terug" "Maak die meldingen in de app". Ik snap de wens prima. Echter het komt dwingend over allemaal. HW leest mee hier dus ik denk dat de wens wel gehoord is 😊GL007 schreef op zondag 24 augustus 2025 @ 22:03:
Met wat ik vandaag hebt meegemaakt heb ik een verzoek. Zet de vorige versie terug in de batterijen en P1.
@HomeWizard_NL lost dit probleem op s.v.p.
Denk in kansen, niet in problemen. Homewizard Plug-In Battery 5.4 kWh. Zendure 2400 AC 17.2 kWh. Testen Accumate 4.8 kWh Plug-In Battery. 3330 Wp zonnepanelen. EV 77 kWh. Peblar Business Laadpaal.
Vanmorgen hier dezelfde hik op alle drie de batterijen. Dat gebeurt ondertussen een paar keer per dag. De hik is ook wel weer snel voorbij maar het blijft vreemd en hoort natuurlijk niet. Er was hier enkel geen aanleiding zoals Apenkooi een mogelijk optie gaf in zijn reactie. Voor de rest draait alles hier zonder fouten ( fingers crossenVerwijderd schreef op zondag 24 augustus 2025 @ 22:22:
Hier vandaag toch ook weer een hik met het verliezen van de p1 verbinding. Zie gelijktijdig met het wegvallen van de batterijen echter ook een dip in WiFi sterkte op de P1 meter. (niet bij de batterijen) Gek genoeg tussen 17:00 - !9:00 grotere dip (-55 dBm wat nog steeds goed genoeg is) waarbij het gewoon door draait.
Echter stond er ook een pannetje soep op de inductieplaat. Raakt het geheel van slag door grote vermogenswisselingen? ik heb het namelijk eerder gehad dan na gebruik van kookplaat of Sunshouwer (3kW) het geheel van slag was. Of zou de p1 meter van slag raken door het strooiveld? Om maar eens wat in de groep te gooien. (Kookplaat zit op een meter of 3, de Sunshower een metertje meer)
/f/image/xMykeqAo3KzLSwAxVgaV6g2d.png?f=fotoalbum_large)
Tijdens installatie krijg je nu in de app netjes een melding:
:strip_exif()/f/image/YJkH4GsBRqYYqAlqgZIMjliv.jpg?f=fotoalbum_large)
Daarna volgt nog wat synchronisatie en done.
:strip_exif()/f/image/O52UIITa6i3lzc0kM6tVGijj.jpg?f=fotoalbum_large)
:strip_exif()/f/image/Ei54aeDvEAXZ4PMHvrJEaj2z.jpg?f=fotoalbum_large)
Edit : 1e afbeelding aangepast. Zat verkeerde E medling in. Gecorrigeerd door @DCSBL en goed opgemerkt door @ArthurMorgan
[ Voor 74% gewijzigd door Devke op 25-08-2025 10:53 ]
Denk in kansen, niet in problemen. Homewizard Plug-In Battery 5.4 kWh. Zendure 2400 AC 17.2 kWh. Testen Accumate 4.8 kWh Plug-In Battery. 3330 Wp zonnepanelen. EV 77 kWh. Peblar Business Laadpaal.
Is die alleen voor de beta users? Mijn batterij heeft nog geen update beschikbaar staan.
En lost dit dat irritante oranje knipperende lampje op zonder foutcode in de app?
Klopt. Updates worden eerst aangeboden aan een betagroep. Ik heb sws niks knipperend staan dus dan is het wat moeilijk checken of het opgelost is.PureCode schreef op maandag 25 augustus 2025 @ 09:52:
[...]
Is die alleen voor de beta users? Mijn batterij heeft nog geen update beschikbaar staan.
En lost dit dat irritante oranje knipperende lampje op zonder foutcode in de app?
[ Voor 11% gewijzigd door Devke op 25-08-2025 09:56 ]
Denk in kansen, niet in problemen. Homewizard Plug-In Battery 5.4 kWh. Zendure 2400 AC 17.2 kWh. Testen Accumate 4.8 kWh Plug-In Battery. 3330 Wp zonnepanelen. EV 77 kWh. Peblar Business Laadpaal.
Nou opschieten maar want mijn plugin batterij is nu al dagen stuk. Elke x minuten springt die in de fout!!Devke schreef op maandag 25 augustus 2025 @ 09:55:
[...]
Klopt. Updates worden eerst aangeboden aan een betagroep.
Devke schreef op maandag 25 augustus 2025 @ 09:49:
Nieuwe beta versie PIB uitgebracht.
[Afbeelding]
Tijdens installatie krijg je nu in de app netjes een melding:
[Afbeelding]
Daarna volgt nog wat synchronisatie en done.
[Afbeelding]
Edit: Corrected error codes from E327 and E328 to E326 and E327, since the original note listed the wrong codes.
I hear voices in my head, they counsel me, they understand.
Hier beide batterijen geüpdatet.Devke schreef op maandag 25 augustus 2025 @ 09:55:
[...]
Klopt. Updates worden eerst aangeboden aan een betagroep. Ik heb sws niks knipperend staan dus dan is het wat moeilijk checken of het opgelost is.
Homey, Homewizard battery 2x, 9 zonnepanelen 3100W piek, power SolarEdge omvormer ,Airco als verwarming, IPad, Iphone
Hier ook. met vorige versie geen problemen gehad, hopelijk met deze ook niet.
3x Homewizard PIB, 25 zonnepanelen 8050W piek power
I hear voices in my head, they counsel me, they understand.
Hier hetzelfde. Bij 5% heb ik al wat vroeger halverwege was. Bij 10%voluit licht sterkte.ArthurMorgan schreef op maandag 25 augustus 2025 @ 10:07:
Ik heb de leds op 5% staan... dat lijkt niet echt te kloppen. Is echt heel erg fel.
Extra test de batterijen starten sneller op 5 min ipv 10 min
[ Voor 9% gewijzigd door GL007 op 25-08-2025 11:09 ]
Homey, Homewizard battery 2x, 9 zonnepanelen 3100W piek, power SolarEdge omvormer ,Airco als verwarming, IPad, Iphone
Ja hier ook, tevens is de veiligheidsrestrictie er niet af deze keer, na de update staan ze gewoon nog op 1600 Watt laden/ontladen. Niet dat ik dat erg vind maar heb het samen met de leds wel even gemeld in de betagroep.ArthurMorgan schreef op maandag 25 augustus 2025 @ 10:07:
Ik heb de leds op 5% staan... dat lijkt niet echt te kloppen. Is echt heel erg fel.
WGA | Napoleon Pro 22 K-Leg-3 | KamadoJoe Big Joe I | Inkbird ISC-027BW | JoeFyr | JoyStove Large | Weber Smokey Joe | Ooni Karu 2 | www.bbq-brethren.nl | MHI SRK35ZSX-WF | HomeWizard PiB 2x | 3450 Wp 100% Zuid
Ja vanaf het begin
Homey, Homewizard battery 2x, 9 zonnepanelen 3100W piek, power SolarEdge omvormer ,Airco als verwarming, IPad, Iphone
Dat van die veiligheidsrestrictie was hier altijd al zo bij de updates. Ik heb dat in elk geval om die reden nooit hoeven aan te passen. Alleen na het vervangen van een batterij heb ik dat moeten doen.fxs81 schreef op maandag 25 augustus 2025 @ 10:14:
[...]
Ja hier ook, tevens is de veiligheidsrestrictie er niet af deze keer, na de update staan ze gewoon nog op 1600 Watt laden/ontladen. Niet dat ik dat erg vind maar heb het samen met de leds wel even gemeld in de betagroep.
I hear voices in my head, they counsel me, they understand.
Grappig hoe dat dus ook niet bij iedereen hetzelfde is. Hier zat na iedere update de restrictie er weer op.ArthurMorgan schreef op maandag 25 augustus 2025 @ 10:17:
[...]
Dat van die veiligheidsrestrictie was hier altijd al zo bij de updates. Ik heb dat in elk geval om die reden nooit hoeven aan te passen. Alleen na het vervangen van een batterij heb ik dat moeten doen.
WGA | Napoleon Pro 22 K-Leg-3 | KamadoJoe Big Joe I | Inkbird ISC-027BW | JoeFyr | JoyStove Large | Weber Smokey Joe | Ooni Karu 2 | www.bbq-brethren.nl | MHI SRK35ZSX-WF | HomeWizard PiB 2x | 3450 Wp 100% Zuid
Restrictie is niet gewijzigd. Zoals altijd staat deze uit en max laden / ontladen mogelijk.
[ Voor 7% gewijzigd door Devke op 25-08-2025 10:24 ]
Denk in kansen, niet in problemen. Homewizard Plug-In Battery 5.4 kWh. Zendure 2400 AC 17.2 kWh. Testen Accumate 4.8 kWh Plug-In Battery. 3330 Wp zonnepanelen. EV 77 kWh. Peblar Business Laadpaal.
In tegenstelling tot wat in de aankondiging staat (slightly lower), is de helderheid dus niet lager, maar hoger?Devke schreef op maandag 25 augustus 2025 @ 10:23:
Ik heb 1 batterij geupdate. De andere (nog) niet. Het verschil in felheid van de leds is goed zichtbaar. Beide op 5% ingesteld. Ik zie meerdere meldingen op de beta github richting HW.
Restrictie is niet gewijzigd. Zoals altijd staat deze uit en max laden / ontladen mogelijk.
[Afbeelding]
In de code wellicht een + en - verwisseld? Ach als dit het ergste is.wdr schreef op maandag 25 augustus 2025 @ 10:29:
[...]
In tegenstelling tot wat in de aankondiging staat (slightly lower), is de helderheid dus niet lager, maar hoger?
Denk in kansen, niet in problemen. Homewizard Plug-In Battery 5.4 kWh. Zendure 2400 AC 17.2 kWh. Testen Accumate 4.8 kWh Plug-In Battery. 3330 Wp zonnepanelen. EV 77 kWh. Peblar Business Laadpaal.
Ik denk dat ze een factor 10 te snel gaat. 10% =100%Devke schreef op maandag 25 augustus 2025 @ 10:32:
[...]
In de code wellicht een + en - verwisseld? Ach als dit het ergste is.
Homey, Homewizard battery 2x, 9 zonnepanelen 3100W piek, power SolarEdge omvormer ,Airco als verwarming, IPad, Iphone
Verwijderd
1.0218? We draaien al 1.0219. Dus hoe is 1.0218 een nieuwe beta?Devke schreef op maandag 25 augustus 2025 @ 09:49:
Nieuwe beta versie PIB uitgebracht.
[Afbeelding]
Tijdens installatie krijg je nu in de app netjes een melding:
[Afbeelding]
Daarna volgt nog wat synchronisatie en done.
[Afbeelding]
[Afbeelding]
Edit : 1e afbeelding aangepast. Zat verkeerde E medling in. Gecorrigeerd door @DCSBL en goed opgemerkt door @ArthurMorgan
Ik zie wat je bedoeld. Ik denk dat hier bedoeld wordt "bug is aanwezig sinds"Verwijderd schreef op maandag 25 augustus 2025 @ 11:09:
[...]
1.0218? We draaien al 1.0219. Dus hoe is 1.0218 een nieuwe beta?
Denk in kansen, niet in problemen. Homewizard Plug-In Battery 5.4 kWh. Zendure 2400 AC 17.2 kWh. Testen Accumate 4.8 kWh Plug-In Battery. 3330 Wp zonnepanelen. EV 77 kWh. Peblar Business Laadpaal.
Voor de rest al sinds halverwege maart niks bijzonders te melden.
Ik heb nu versie 1.0303 en P1 versie 6.0205Devke schreef op maandag 25 augustus 2025 @ 11:14:
[...]
Ik zie wat je bedoeld. Ik denk dat hier bedoeld wordt "bug is aanwezig sinds"
Herstart getest en het gaat hier perfect. Ook voor P1.
Homey, Homewizard battery 2x, 9 zonnepanelen 3100W piek, power SolarEdge omvormer ,Airco als verwarming, IPad, Iphone
Laten we duimen dat je niet weer E327 krijgt als de zon minder gaat schijnenGL007 schreef op maandag 25 augustus 2025 @ 11:25:
[...]
Ik heb nu versie 1.0303 en P1 versie 6.0205
Herstart getest en het gaat hier perfect.
Dat kan ik zo testen. Even de omvormer lager zettenrtunru schreef op maandag 25 augustus 2025 @ 11:29:
[...]
Laten we duimen dat je niet weer E327 krijgt als de zon minder gaat schijnen
Test geslaagd. Nu krijg ik de batterijen niet meer van de wijs. Ze blijven nu mooi regelen en dat was gisteren stukken beroerder.
Omvormer naar 10% gezet , daarna naar 30% en 100% gezet. Ik zag de regeling er goed op reageren.
[ Voor 30% gewijzigd door GL007 op 25-08-2025 12:50 ]
Homey, Homewizard battery 2x, 9 zonnepanelen 3100W piek, power SolarEdge omvormer ,Airco als verwarming, IPad, Iphone
Verwijderd
ISP WiFi staat bij mij uit. Dat kan uiteraard weer aan, maar zit voor mijn Omada router. Dan kan ik er vanuit mijn netwerk niet meer bij. Blijft over de SSID op een eigen AP parkeren. Dus eigenlijk wat ik al deed met de Airport. (draai na de reset wel via Omada) Als ik perse alles via Omada wil draaien kan ik er natuurlijk een AP bij hangen op een laag vermogen. Echter meer AP's is ook vragen om problemen kwam ik gisteren achter.Voor wat betreft het netwerk wil ik adviseren om het juist heel basic te houden, accespoints geven veel problemen. Een 2.4 ghz wifi kanaal speciaal voor je HomeWizard producten op de router van de provider werkt vaak het best.
YouTube: Can You Have Too Many WiFi Routers?
KISSVerwijderd schreef op maandag 25 augustus 2025 @ 11:37:
Ik ben onderussen ook weer wat wijzer geworden via Homewizard.
[...]
ISP WiFi staat bij mij uit. Dat kan uiteraard weer aan, maar zit voor mijn Omada router. Dan kan ik er vanuit mijn netwerk niet meer bij. Blijft over de SSID op een eigen AP parkeren. Dus eigenlijk wat ik al deed met de Airport. (draai na de reset wel via Omada) Als ik perse alles via Omada wil draaien kan ik er natuurlijk een AP bij hangen op een laag vermogen. Echter meer AP's is ook vragen om problemen kwam ik gisteren achter.
YouTube: Can You Have Too Many WiFi Routers?
Yea
Homey, Homewizard battery 2x, 9 zonnepanelen 3100W piek, power SolarEdge omvormer ,Airco als verwarming, IPad, Iphone
Verwijderd
Huidige ISP router gaat een keer weg. Zit hier op Delta te wachten met hun glasvezel..... (iets met geen prik in de wijkkast
Hij was niet meer aan het laden, en daar was de E442 error
Zoals ik hier kon lezen maar gelijk een batterij wissel aangevraagd via de chatbot.
Nu herstart met de update en hij werkt weer. Gelukkig geven ze aan dat je hem kan blijven gebruiken. "In de tussentijd kan je jouw batterij blijven gebruiken! Hier zijn geen gevaren aan verbonden."
Edit:
Geleverd 24 maart 2025
[ Voor 3% gewijzigd door Stollie op 25-08-2025 17:47 ]
Je bent duidelijk een "Power User"Verwijderd schreef op maandag 25 augustus 2025 @ 11:50:
[...]
Huidige ISP router gaat een keer weg. Zit hier op Delta te wachten met hun glasvezel..... (iets met geen prik in de wijkkast) Het Omada spul staat hier in voorbereiding daar op. (duurt alleen langer dan verwacht, zou nu oktober worden) Daarnaast hangt hier iets meer in het netwerk dan alleen een computer & telefoon.
Was hier op verkeerde been gezet door Wizzi om een AP te proberen na de rode leds, zonder succes. Alles sinds enkele dagen weer standaard terug op de Delta (Nokia) glasvezel router. Pib werkt nu weer prima. Glasvezel van Delta hier ook prima sinds 1,5 jaar, nooit iets gemerkt van een outage oid.Verwijderd schreef op maandag 25 augustus 2025 @ 11:50:
[...]
Huidige ISP router gaat een keer weg. Zit hier op Delta te wachten met hun glasvezel..... (iets met geen prik in de wijkkast) Het Omada spul staat hier in voorbereiding daar op. (duurt alleen langer dan verwacht, zou nu oktober worden) Daarnaast hangt hier iets meer in het netwerk dan alleen een computer & telefoon.
Verwijderd
Nah, als ik de mensen van Microsoft of Google hier even verderop uitnodig zullen ze zeggen. "Ah, wat schattig je heb ook vier switchjes"
Verwijderd
Als ze ooit prik krijgen van Liander....wdr schreef op maandag 25 augustus 2025 @ 12:09:
[...]
Glasvezel van Delta hier ook prima sinds 1,5 jaar, nooit iets gemerkt van een outage oid.
Ja dan heb je wel die PIBs nodig om die switches als de zon niet schijnt in bedrijf te houdenVerwijderd schreef op maandag 25 augustus 2025 @ 12:09:
[...]
Nah, als ik de mensen van Microsoft of Google hier even verderop uitnodig zullen ze zeggen. "Ah, wat schattig je heb ook vier switchjes"
Hoeveel Watt per jaar gaat dat wel niet schelenDevke schreef op maandag 25 augustus 2025 @ 10:23:
Ik heb 1 batterij geupdate. De andere (nog) niet. Het verschil in felheid van de leds is goed zichtbaar. Beide op 5% ingesteld. Ik zie meerdere meldingen op de beta github richting HW.
Restrictie is niet gewijzigd. Zoals altijd staat deze uit en max laden / ontladen mogelijk.
[Afbeelding]
Verwijderd
Dat slurpt inderdaad best wel Watt.rtunru schreef op maandag 25 augustus 2025 @ 12:17:
[...]
Ja dan heb je wel die PIBs nodig om die switches als de zon niet schijnt in bedrijf te houden
Vandaar ook twee batterijen. 🪫 🤣
Gaat het nog steeds goed?GL007 schreef op maandag 25 augustus 2025 @ 11:48:
[Afbeelding]
Test omvormer Zonnepanel gevarieerd. Het ziet er goed uit.
Houd ons op de hoogte.
Verwijderd
[ Voor 8% gewijzigd door Verwijderd op 25-08-2025 14:08 ]
Dat is toch een verbetering?Verwijderd schreef op maandag 25 augustus 2025 @ 14:07:
Je kan mij nog meer vertellen, maar volgens mij gaat er softwarematig toch echt iets niet goed. Al het Homewizard spul weer op de AirPort gezet. (SSID uit op Omada, AirPort aan) Terwijl ik af en toe langs loop (batterijen staan in de keuken) heb ik al weer twee keer witte led’s gezien. Bij controle in de app verbinding P1 verloren. Komt wel vanzelf weer terug, maar toch.
Verder, die app heeft natuurlijk ook zijn problemen omdat het via de Cloud loopt.
Jij monitort toch met Homey?
Hier al eens naar gekeken?Verwijderd schreef op maandag 25 augustus 2025 @ 14:07:
Je kan mij nog meer vertellen, maar volgens mij gaat er softwarematig toch echt iets niet goed. Al het Homewizard spul weer op de AirPort gezet. (SSID uit op Omada, AirPort aan) Terwijl ik af en toe langs loop (batterijen staan in de keuken) heb ik al weer twee keer witte led’s gezien. Bij controle in de app verbinding P1 verloren. Komt wel vanzelf weer terug, maar toch. Kijk ik met een app als WiFi man dan is er niks mis met de WiFi 🛜
https://www.tp-link.com/u...d_wireless_parameters_1_2
DTIM period van 1 naar 3 zetten.
Werk: Netwerk monitoring prutser —- Prive: Developer Homewizard app voor Homey
Verwijderd
Vermogens ja, maar hoe gezond het WiFi netwerk is kan je er niet uit halen.rtunru schreef op maandag 25 augustus 2025 @ 14:10:
[...]
Dat is toch een verbetering?
Verder, die app heeft natuurlijk ook zijn problemen omdat het via de Cloud loopt.
Jij monitort toch met Homey?
Verwijderd
Nee, dat had ik zelf nog niet gevonden. Ga ik vanavond eens naar kijken. Ga nu eerst het bos eens in. Daar staat een hele grote zendmast. 🛜Tebbie schreef op maandag 25 augustus 2025 @ 14:14:
[...]
Hier al eens naar gekeken?
https://www.tp-link.com/u...d_wireless_parameters_1_2
DTIM period van 1 naar 3 zetten.
Nu bestellen leveren oktober volgens homewizard.
Besteld op 19 maart, vorige week 2 weken mail, nog geen betaallink ontvangen....PureCode schreef op maandag 25 augustus 2025 @ 16:21:
In afwachting van een oplossing voor het oranje knipperende lampje zonder app informatie maar de vraag hoever we inmiddels zijn met leveren. Mei al in zicht?
Mei lijkt me hierdoor nog even te duren...?
Homewizard heeft recent hier iets over geschreven. Ff terug bladeren.😊PureCode schreef op maandag 25 augustus 2025 @ 16:21:
In afwachting van een oplossing voor het oranje knipperende lampje zonder app informatie maar de vraag hoever we inmiddels zijn met leveren. Mei al in zicht?
Denk in kansen, niet in problemen. Homewizard Plug-In Battery 5.4 kWh. Zendure 2400 AC 17.2 kWh. Testen Accumate 4.8 kWh Plug-In Battery. 3330 Wp zonnepanelen. EV 77 kWh. Peblar Business Laadpaal.
Je moet onderzoeken wat de maximale belasting op die groepen zijnRaVenXeoN schreef op maandag 25 augustus 2025 @ 17:20:
Als ik 2 batterijen op 2 verschillende al bestaande kringen (groepen) aansluit, mag/kan ik ze dan veilig ontgrendelen naar 1600w?
In de meeste gevallen kan het.
[ Voor 4% gewijzigd door GL007 op 25-08-2025 17:48 ]
Homey, Homewizard battery 2x, 9 zonnepanelen 3100W piek, power SolarEdge omvormer ,Airco als verwarming, IPad, Iphone
Hier loopt alles zoals het hoort, zonder enig probleem met led’s of wifi of wat dan ook.
Ik heb ook nooit een foutmelding met een E code gehad.
Dat wilde ik toch even melden, tussen alle error meldingen.
2 HomeWizard PIB’s | 5400 wp | Homey Pro 2019 | Homey Pro 2023
[ Voor 3% gewijzigd door zefram66 op 25-08-2025 22:14 ]
zefram66
Vandaag zou mijn 2e PiB geleverd worden tussen 9:00-11:00; om 9:15 afgeleverd. Zo kan het dus ook bij Transmission.ytr81 schreef op maandag 25 augustus 2025 @ 19:11:
Vandaag zou eindelijk de PIB geleverd worden. Ben thuis gaan werken zodat ik de zending in ontvangst kan nemen. Toen las ik 'Transmission', en jawel hoor "Bezorging Verhinderd". Dat bedrijven nog met deze partij in zee gaan...
Werk: Netwerk monitoring prutser —- Prive: Developer Homewizard app voor Homey
Al gebruik ik de PIB’s puur als nom.Tebbie schreef op maandag 25 augustus 2025 @ 19:29:
Voor de Homey gebruikers is versie v3.6.58 van mijn Homewizard app live gegaan. Deze zal iets minder api calls naar de P1 doen en ook verspreid. Hopelijk zal dit iets beter gaan voor de integratie van de P1 met Homey en de plugin batterij interactie.
Chapaeu dat je toch nog op dit forum zit!
2 HomeWizard PIB’s | 5400 wp | Homey Pro 2019 | Homey Pro 2023
Helemaal primaTebbie schreef op maandag 25 augustus 2025 @ 19:29:
Voor de Homey gebruikers is versie v3.6.58 van mijn Homewizard app live gegaan. Deze zal iets minder api calls naar de P1 doen en ook verspreid. Hopelijk zal dit iets beter gaan voor de integratie van de P1 met Homey en de plugin batterij interactie.
Homey, Homewizard battery 2x, 9 zonnepanelen 3100W piek, power SolarEdge omvormer ,Airco als verwarming, IPad, Iphone
IdemOlie_B_Bommel schreef op maandag 25 augustus 2025 @ 19:09:
Gisteren zag ik dat 1 van de 2 PBIb’s automatisch was geupdate naar versie 10219. Toen ook maar de 2e PIB handmatig geupdate naar deze versie.
Hier loopt alles zoals het hoort, zonder enig probleem met led’s of wifi of wat dan ook.
Ik heb ook nooit een foutmelding met een E code gehad.
Dat wilde ik toch even melden, tussen alle error meldingen.
:strip_exif()/f/image/DOL5Rv9JCLRwflHGZ7Qwisg5.jpg?f=fotoalbum_large)
[ Voor 15% gewijzigd door TFX77 op 25-08-2025 19:47 ]
77 kWh EV | 3,38 kWp SolarEdge SE3000 | 2x Technaxx 300W Solar | Drie HomeWizard PiBs | LG 3,5 kW Standaard Plus | 100 liter QH Boiler
Ik durf het bijna niet te melden; hier ookOlie_B_Bommel schreef op maandag 25 augustus 2025 @ 19:09:
Gisteren zag ik dat 1 van de 2 PBIb’s automatisch was geupdate naar versie 10219. Toen ook maar de 2e PIB handmatig geupdate naar deze versie.
Hier loopt alles zoals het hoort, zonder enig probleem met led’s of wifi of wat dan ook.
Ik heb ook nooit een foutmelding met een E code gehad.
Dat wilde ik toch even melden, tussen alle error meldingen.
Komende dagen afwachten of het zo stabiel blijft.
[ Voor 54% gewijzigd door GL007 op 25-08-2025 20:31 ]
Homey, Homewizard battery 2x, 9 zonnepanelen 3100W piek, power SolarEdge omvormer ,Airco als verwarming, IPad, Iphone
Jij speelt vals, want je verteld niet dat je beta tester bent. Als het voor jouw goed werkt dan merken wij dat pas als de beta geen beta meer is.GL007 schreef op maandag 25 augustus 2025 @ 20:20:
Na diverse testen met belasting pieken en dalen zie ik verder geen problemen meer.
Komende dagen afwachten of het zo stabiel blijft.[Afbeelding]
77 kWh EV | 3,38 kWp SolarEdge SE3000 | 2x Technaxx 300W Solar | Drie HomeWizard PiBs | LG 3,5 kW Standaard Plus | 100 liter QH Boiler
Het is nu geen beta meerTFX77 schreef op maandag 25 augustus 2025 @ 20:47:
[...]
Jij speelt vals, want je verteld niet dat je beta tester bent. Als het voor jouw goed werkt dan merken wij dat pas als de beta geen beta meer is.
1.0219
@GL007 , welke versie draai jij?
[ Voor 6% gewijzigd door rtunru op 25-08-2025 20:57 ]
Ja. De regels schrijven voor max 3,5A (dat komt min of meer overeen met 800W) aan invoeding op een bestaande 16A groep. Dit mag je doen voor elke groep in huis. Ik heb het ook zo.RaVenXeoN schreef op maandag 25 augustus 2025 @ 17:20:
Als ik 2 batterijen op 2 verschillende al bestaande kringen (groepen) aansluit, mag/kan ik ze dan veilig ontgrendelen naar 1600w?
Xtool D1 10w laser cutter - IoT moet nooit op internet - 4x HomeWizard plug-in batterij, totaal 10,8 kWh / 3200 watt / 3200 watt, aansturing met Home Assistant - Renault Twizy ± 10000 km per jaar
Ik draai nu 1.0303 batterij en 6.0205 P1rtunru schreef op maandag 25 augustus 2025 @ 20:48:
[...]
Het is nu geen beta meer
1.0219
@GL007 , welke versie draai jij?
:strip_exif()/f/image/SwYPmrKqN4GcGGvvlpulXspV.jpg?f=fotoalbum_large)
Hier de test resultaten 2 x wasmachine programma 4 keer ingrepen in de omvormer zonnepanelen. Later koffie zetten en van morgen koffie zetten.
De omvormer in stappen naar 10% 30% 50% en 100% gevarieerd. De regeling is nu werkelijk prima.
Homey, Homewizard battery 2x, 9 zonnepanelen 3100W piek, power SolarEdge omvormer ,Airco als verwarming, IPad, Iphone
Wat is dit nou voor onzin. Wil je nou alle problemen eruit hebben of niet.TFX77 schreef op maandag 25 augustus 2025 @ 20:47:
[...]
Jij speelt vals, want je verteld niet dat je beta tester bent. Als het voor jouw goed werkt dan merken wij dat pas als de beta geen beta meer is.
Vanaf het moment dat ik de eerste batterij had heb ik mij als beta tester aan gemeld.
Homey, Homewizard battery 2x, 9 zonnepanelen 3100W piek, power SolarEdge omvormer ,Airco als verwarming, IPad, Iphone
Volgens mij was die opmerking totaal niet serieus bedoeld.GL007 schreef op maandag 25 augustus 2025 @ 21:10:
[...]
Wat is dit nou voor onzin. Wil je nou alle problemen eruit hebben of niet.
Vanaf het moment dat ik de eerste batterij had heb ik mij als beta tester aan gemeld.
Daarnaast weet niet iedereen van elkaar of ze bèta tester zijn of niet. Zeker niet tweakers die dit topic net volgen.
Klopt die 17 mei of bedoelde je 17 maart? Volgens mij worden de orders van eind maart nu uitgeleverd.zefram66 schreef op maandag 25 augustus 2025 @ 19:11:
Vandaag 17 mei bestelling ontvangen en na een paar uur een E327 op de nieuwe PIB. [...] 19 mei bestelling nog geen betaallink ontvangen.
Ja sorry was 17 en 19 maart heb het aangepast.Sjaak de Koning schreef op maandag 25 augustus 2025 @ 21:51:
[...]
Klopt die 17 mei of bedoelde je 17 maart? Volgens mij worden de orders van eind maart nu uitgeleverd.
zefram66
Hij draait zeker wel de beta versie.rtunru schreef op maandag 25 augustus 2025 @ 20:48:
[...]
Het is nu geen beta meer
1.0219
@GL007 , welke versie draai jij?
77 kWh EV | 3,38 kWp SolarEdge SE3000 | 2x Technaxx 300W Solar | Drie HomeWizard PiBs | LG 3,5 kW Standaard Plus | 100 liter QH Boiler
Uiteraard, niet negatief opvatten. Maar als jij een post maak bij mij gaat ook alles goed in reactie op iemand die naar mijn weten geen beta draait. Dan geef jij toch antwoordt met, "Ik draai de beta met versie XX deze geeft bij mij nu geen problemen meer, waar de vorige versie XX dat wel deed."GL007 schreef op maandag 25 augustus 2025 @ 21:10:
[...]
Wat is dit nou voor onzin. Wil je nou alle problemen eruit hebben of niet.
Vanaf het moment dat ik de eerste batterij had heb ik mij als beta tester aan gemeld.
77 kWh EV | 3,38 kWp SolarEdge SE3000 | 2x Technaxx 300W Solar | Drie HomeWizard PiBs | LG 3,5 kW Standaard Plus | 100 liter QH Boiler
Zeer benieuwd.
Net als de vorige keer ging bezorgen Transmission goed, keurig in tijdslot.
Wel lastig dat je thuis moet zijn dus beetje timen met betalen.
Gisteravond aangesloten, elk op een andere groep.
Fluitje van een cent en zo gedaan.
Vannacht heeft alles precies gedaan wat het moet doen, nommen.
Vandaag eerste keer alles vol laden, dat kan nu op Max 3200 watt, fijn!
Vannacht heeft hij ook twee keer kortstondig 1900 wat geleverd 👌🏼
Benieuwd hoe komende tijd gaat maar ik ben erg tevreden hoe alles werkt 😃
Ik hoop voor de mensen met fouten dat die snel opgelost zijn…
Ik heb nog voor €120 in de webshop gratis kunnen bestellen door de vergoeding van 2x€60. (Van de 2 accu’s 2 aparte bestellingen gemaakt)
Voor mij topservice, wachten is vervelend maar netjes opgelost.
Hopelijk lopen ze nu snel levertijden in zoals gezegd dat is dat ook weer beter.
Dat van de leds klopt ook wel, dat is alleen met de laatste beta versie 1.0303 gekomen.Olie_B_Bommel schreef op maandag 25 augustus 2025 @ 19:09:
Gisteren zag ik dat 1 van de 2 PBIb’s automatisch was geupdate naar versie 10219. Toen ook maar de 2e PIB handmatig geupdate naar deze versie.
Hier loopt alles zoals het hoort, zonder enig probleem met led’s of wifi of wat dan ook.
Ik heb ook nooit een foutmelding met een E code gehad.
Dat wilde ik toch even melden, tussen alle error meldingen.
Hier draait trouwens ook alles als een zonnetje, vanaf middernacht tot nu perfect NOM gedraaid met de nieuwe beta firmware (ging vanaf versie 1.0218 ook al weer prima trouwens), 2 pibs ontgrendeld en zelfs de pieken van de Quooker heeft hij opgevangen. Ziet er rommelig uit maar de pieken en dalen zijn niet hoger dan 3 Watt.
WGA | Napoleon Pro 22 K-Leg-3 | KamadoJoe Big Joe I | Inkbird ISC-027BW | JoeFyr | JoyStove Large | Weber Smokey Joe | Ooni Karu 2 | www.bbq-brethren.nl | MHI SRK35ZSX-WF | HomeWizard PiB 2x | 3450 Wp 100% Zuid
Ik weet niet of je in de app een melding/foutcode ziet bij de pib? Anders even een reset geven. Kan door de touchknop 10 seconden ingedrukt te houden en dan weer even opnieuw koppelen aan de wifi en de p1 of door de pib even een paar minuten uit te zetten en dan weer aan met de grote knop aan de zijkant.Sprincky schreef op dinsdag 26 augustus 2025 @ 06:36:
Onze PIB heeft zich gisteren namiddag van het net volgeladen en staat nog steeds op 99%. Hij staat in de app op NOM ingesteld maar ontlaad momenteel niet en had dit eigenlijk dus vannacht moeten doen. Wat is hier nu aan de hand en hoe moet ik dat oplossen?
Ik zou het ook even melden bij HW via de website. Dan weten ze er in ieder geval van.
WGA | Napoleon Pro 22 K-Leg-3 | KamadoJoe Big Joe I | Inkbird ISC-027BW | JoeFyr | JoyStove Large | Weber Smokey Joe | Ooni Karu 2 | www.bbq-brethren.nl | MHI SRK35ZSX-WF | HomeWizard PiB 2x | 3450 Wp 100% Zuid
:strip_exif()/f/image/NdUyiGEvSEiGkCOgwtrN0gqm.jpg?f=fotoalbum_large)
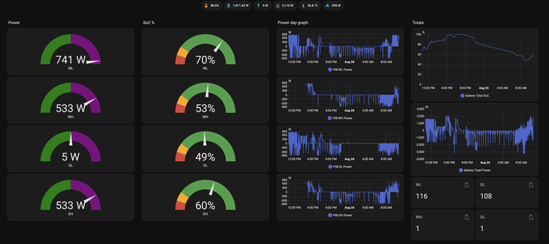
Vannacht was de regeling zeer strak. De leds branden fel maar dat zal me een zorg zijn.
We draaien hier beta
P1 : 6.0205
PIB : 1.0303
Beta Tester : Ja
Platform: Homey Dashboard
[ Voor 8% gewijzigd door GL007 op 26-08-2025 09:15 ]
Homey, Homewizard battery 2x, 9 zonnepanelen 3100W piek, power SolarEdge omvormer ,Airco als verwarming, IPad, Iphone
P1 : 6.0205
PIB : 1.0303
Beta Tester : Ja
Platform : HA
Misschien goed als beta testers even vermelden vooraf welke firnware ze draaien voor p1 en PIB. Daarnaast dat ze beta tester zijn. Evt aangevuld met HA of Homey User. Ook handig voor de nieuwe tweakers in het topic.
Op de eerder genoemde leds na die te fel zijn geen rare dingen gevonden in de beta firmware van de batterij. NOM is prima. Onder de 10 Watt terugggeleverd tussen 0 en 6 uur vannacht. Of de E meldingen opgelost zijn vind ik moeilijk in te schatten. Ik had ze op voorhand al niet en ze schieten er ook niet in. Gelukkig.
:strip_exif()/f/image/nH5CvqUwZPFBIxblYPhauC5F.jpg?f=fotoalbum_large)
Denk in kansen, niet in problemen. Homewizard Plug-In Battery 5.4 kWh. Zendure 2400 AC 17.2 kWh. Testen Accumate 4.8 kWh Plug-In Battery. 3330 Wp zonnepanelen. EV 77 kWh. Peblar Business Laadpaal.
Is de koppeling met P1. Aanwezig. En anders P1 en batterij uitschakelen wachten en weer inschakelen.Sprincky schreef op dinsdag 26 augustus 2025 @ 06:36:
Onze PIB heeft zich gisteren namiddag van het net volgeladen en staat nog steeds op 99%. Hij staat in de app op NOM ingesteld maar ontlaad momenteel niet en had dit eigenlijk dus vannacht moeten doen. Wat is hier nu aan de hand en hoe moet ik dat oplossen?
Kijk in de app naar de batterij status. Wat voor error code zie je
Homey, Homewizard battery 2x, 9 zonnepanelen 3100W piek, power SolarEdge omvormer ,Airco als verwarming, IPad, Iphone
Verwijderd
Voor nu de Zonneplan dongle in de Homey dongle gestoken met eigen voeding. (anders werkt het niet) Zodat alles zover mogelijk van elkaar hangt. 🤞
Zoonlief zet de magnetron aan en de accu moest gaan leveren, en doet het zelf maar. Ik ga lekker 327en.
Nee, dan liever een kerstboom aan het einde van de zomer.
Home Assistant dashboard moet nog een beetje worden bijgewerkt maar verder draait alles stabiel. Wat het vanaf het eerste begin in maart al deed.
P1 meter is zover ik weet gewoon RJ12 dus zou een paar meter gewoon met een RJ12 verlengkabeltje moeten lukken kijkt me.Verwijderd schreef op dinsdag 26 augustus 2025 @ 10:35:
Maar waar tover je een p1 verlengkabeltje vandaan?
Voor nu de Zonneplan dongle in de Homey dongle gestoken met eigen voeding. (anders werkt het niet) Zodat alles zover mogelijk van elkaar hangt. 🤞
https://www.allekabels.nl...el/rj12-verlengkabel.html
Grotere afstanden kan ook maar dan heb je wel versterkers nodig om het signaal te behouden.
https://www.p1meter.nl/p1-signaal-verlengen/
[ Voor 37% gewijzigd door easywoods op 26-08-2025 11:13 ]
Herstel. De vierde keer. Net vijf kwartier de batterij uit gehad inclusief de stekker uit het stopcontact. 4% geladen en weer E327.Wesseley schreef op dinsdag 26 augustus 2025 @ 10:46:
Nou. Doe mij die update maar met de kerstboom verlichting. Ik ben ondertussen toe aan mijn derde E327 melding in een week.
Zoonlief zet de magnetron aan en de accu moest gaan leveren, en doet het zelf maar. Ik ga lekker 327en.
Nee, dan liever een kerstboom aan het einde van de zomer.
Hiervoor een renewed batterij gehad met een E4xx en die viel minder vaak uit dan deze.
Probeer beta tester te worden dan kun je de software updaten naar een goedwerkende versie en doe dit ook voor P1Wesseley schreef op dinsdag 26 augustus 2025 @ 12:23:
[...]
Herstel. De vierde keer. Net vijf kwartier de batterij uit gehad inclusief de stekker uit het stopcontact. 4% geladen en weer E327.
Hiervoor een renewed batterij gehad met een E4xx en die viel minder vaak uit dan deze.
Homey, Homewizard battery 2x, 9 zonnepanelen 3100W piek, power SolarEdge omvormer ,Airco als verwarming, IPad, Iphone
Verwijderd
Als de beta goed werkt krijgen wij hem vanzelf allemaal. Beta software kan ook juist problemen introduceren.GL007 schreef op dinsdag 26 augustus 2025 @ 12:45:
[...]
Probeer beta tester te worden dan kun je de software updaten naar een goedwerkende versie en doe dit ook voor P1
Ideaal, dan kan ik een 2e batterij bijkopen als de prijzen dalen of als er een v2 komt ;-)JeroenH schreef op maandag 25 augustus 2025 @ 20:56:
[...]
Ja. De regels schrijven voor max 3,5A (dat komt min of meer overeen met 800W) aan invoeding op een bestaande 16A groep. Dit mag je doen voor elke groep in huis. Ik heb het ook zo.
Verwijderd
Juist, ik met piepende bandjes naar de lokale bouwmarkt. Die heeft natuurlijk alleen rj11 & rj45. rj12 was ISDN zeker?easywoods schreef op dinsdag 26 augustus 2025 @ 11:08:
[...]
P1 meter is zover ik weet gewoon RJ12 dus zou een paar meter gewoon met een RJ12 verlengkabeltje moeten lukken kijkt me.
https://www.allekabels.nl...el/rj12-verlengkabel.html
Grotere afstanden kan ook maar dan heb je wel versterkers nodig om het signaal te behouden.
https://www.p1meter.nl/p1-signaal-verlengen/
[ Voor 179% gewijzigd door GL007 op 26-08-2025 13:35 ]
Homey, Homewizard battery 2x, 9 zonnepanelen 3100W piek, power SolarEdge omvormer ,Airco als verwarming, IPad, Iphone
Stel nou dat het in de toekomst nodig zou zijn om de invoeding naar het net te beperken. Dan is het volgens mij redelijk makkelijk te realiseren met een simpele CT-spoel van een paar euro (van Ali ofzo) en de bestaande functie Power Limit in mijn Goodwe omvormer om dat op 0 te houden. Maar is dat in theorie wel werkend te krijgen in combinatie met de HomeWizard Battery? Zolang er "vraag" is vanuit apparatuur thuis dan beweegt de omvormer wel mee, maar ik vraag me af of de P1 meter van HomeWizard dan in die situatie dus nooit de batterij opdracht gaat geven om op te laden met zonnestroom (P1 meter leest ook 0 door de CT-spoel)? Dat zou betekenen dat de enige optie dan toch Home Assistant of een andere "slimme" oplossing vereist is. Heeft iemand hier al over nagedacht of ervaring mee?
Verwijderd
Maximale export op iets van 100 Watt zetten en het zal denk ik keurig mee bewegen.Starbolt schreef op dinsdag 26 augustus 2025 @ 13:45:
Vraagje voor de techneuten onder ons, of wellicht iemand die hier al ervaring mee heeft zelfs:
Stel nou dat het in de toekomst nodig zou zijn om de invoeding naar het net te beperken. Dan is het volgens mij redelijk makkelijk te realiseren met een simpele CT-spoel van een paar euro (van Ali ofzo) en de bestaande functie Power Limit in mijn Goodwe omvormer om dat op 0 te houden. Maar is dat in theorie wel werkend te krijgen in combinatie met de HomeWizard Battery? Zolang er "vraag" is vanuit apparatuur thuis dan beweegt de omvormer wel mee, maar ik vraag me af of de P1 meter van HomeWizard dan in die situatie dus nooit de batterij opdracht gaat geven om op te laden met zonnestroom (P1 meter leest ook 0 door de CT-spoel)? Dat zou betekenen dat de enige optie dan toch Home Assistant of een andere "slimme" oplossing vereist is. Heeft iemand hier al over nagedacht of ervaring mee?
RJ11 heeft 4 contacten en RJ12 heeft er 6 maar de stekkertjes zijn verder hetzelfde. Voor de P1 meter gaat RJ11 niet werken helaas.Verwijderd schreef op dinsdag 26 augustus 2025 @ 13:18:
[...]
Juist, ik met piepende bandjes naar de lokale bouwmarkt. Die heeft natuurlijk alleen rj11 & rj45. rj12 was ISDN zeker?
Ik heb hier SolarEdge omvormer en deze heeft de mogelijkheid om het geleverde vermogen te reduceren dmv een modbus commando. Vanuit homey kan ik het vermogen gaan reduceren wanneer de batterijen vol zijn. In dat geval zet ik de limit op 10% van 3kW.Starbolt schreef op dinsdag 26 augustus 2025 @ 13:45:
Vraagje voor de techneuten onder ons, of wellicht iemand die hier al ervaring mee heeft zelfs:
Stel nou dat het in de toekomst nodig zou zijn om de invoeding naar het net te beperken. Dan is het volgens mij redelijk makkelijk te realiseren met een simpele CT-spoel van een paar euro (van Ali ofzo) en de bestaande functie Power Limit in mijn Goodwe omvormer om dat op 0 te houden. Maar is dat in theorie wel werkend te krijgen in combinatie met de HomeWizard Battery? Zolang er "vraag" is vanuit apparatuur thuis dan beweegt de omvormer wel mee, maar ik vraag me af of de P1 meter van HomeWizard dan in die situatie dus nooit de batterij opdracht gaat geven om op te laden met zonnestroom (P1 meter leest ook 0 door de CT-spoel)? Dat zou betekenen dat de enige optie dan toch Home Assistant of een andere "slimme" oplossing vereist is. Heeft iemand hier al over nagedacht of ervaring mee?
Deze sturing ben ik aan het testen.
Homey, Homewizard battery 2x, 9 zonnepanelen 3100W piek, power SolarEdge omvormer ,Airco als verwarming, IPad, Iphone
Dit topic gaat specifiek over de HomeWizard Plug-in Battery.
Andere batterijen kan je vergelijken in Het grote plug-and-play thuisaccu's met een stekker topic en voor vragen over de meterkast, huisinstallatie, etc. kan je terecht in bijv.: Het grote topic voor Elektra huisinstallaties - Deel 3.
Voor vragen over hoeveel accu's je per groep kunt aansluiten, of hoe je dit unlocked: Lees de topicstart, gebruik de zoekfunctie of kijk in het eerste topic: Het HomeWizard Plug-In Battery topic. Bepaal daarna of je vraag specifiek voor de HW Plug-in battery is (hier stellen) of beter in het algemene Elektra huisinstallaties topic past.
Voor de andere HomeWizard producten kan je terecht in: HomeWizard algemeen (Energy, watermeter en meer) #2
/f/image/rI2Ccot6S01ygjQyVDb8IQ5e.png?f=fotoalbum_large)