Je krijgt later als het goed is twee mails met de track&trace van Transmission. Je ontvangt twee opdrachten; één voor het leveren van een nieuwe batterij, en één voor het meenemen van de oude.Adagio schreef op woensdag 30 juli 2025 @ 09:54:
Hoi, via de chat heb ik een afspraak gemaakt om mijn battertij met E444 en E443 meldingen om te ruilen. Via de mail krijg ik nu een bestelbevestiging en een nieuwe leveringsafspraak. Maar ik lees nergens iets over het ruilen/retourneren van de oude batterij. Hoe ging dat bij anderen? Zou ik nog een label moeten krijgen oid?
In de app zie ik het aantal laad cycli en daarboven de stroom import en export. Is het ook mogelijk om die laatste 2 op 0 te zetten, zodat ik weet hoeveel ik heb bespaard met dit ding? Of is daar een andere manier voor?
Nee, dat is niet mogelijk. Wel kun je dit realiseren met scripts in HA of middels flows in Homey.Pakhaas schreef op woensdag 30 juli 2025 @ 10:25:
In de app zie ik het aantal laad cycli en daarboven de stroom import en export. Is het ook mogelijk om die laatste 2 op 0 te zetten, zodat ik weet hoeveel ik heb bespaard met dit ding? Of is daar een andere manier voor?
2 HomeWizard PIB’s | 5400 wp | Homey Pro 2019 | Homey Pro 2023
Bedankt.Olie_B_Bommel schreef op woensdag 30 juli 2025 @ 10:27:
[...]
Nee, dat is niet mogelijk. Wel kun je dit realiseren met scripts in HA of middels flows in Homey.
Dat Homey is mij te duur en HA lijkt mij te ingewikkeld met scripts etc. Zou wel heel gaaf zijn want wij hebben ook nog een zonneboiler en zou ook wel eens willen monitoren wat de temperatuur in het vat wordt. Ik heb daar een temperatuur sensor in met draden die ik kan aansluiten aan een Pi, alleen dat gaat mij echt niet lukken.
Maar ik heb in Excel bijgehouden dat ons direct verbruik op 15% ligt. Ik kan nu straks kijken of dat percentage omhoog gaat. Dan is dat direct een besparing.
[ Voor 12% gewijzigd door Pakhaas op 30-07-2025 10:35 ]
HomeAssistant lijkt in eerste instantie heel ingewikkeld, maar je kan ontzettend veel vragen via hun forums. Er zijn onwijs veel mensen die jouw hier mee kunnen helpen, hun website staat vol met informatie én als je een vraag hebt en je vraagt het ChatGPT dan zijn ChatGPT's instructies én code bijna 100% correct.Pakhaas schreef op woensdag 30 juli 2025 @ 10:34:
[...]
Bedankt.
Dat Homey is mij te duur en HA lijkt mij te ingewikkeld met scripts etc. Zou wel heel gaaf zijn want wij hebben ook nog een zonneboiler en zou ook wel eens willen monitoren wat de temperatuur in het vat wordt. Ik heb daar een temperatuur sensor in met draden die ik kan aansluiten aan een Pi, alleen dat gaat mij echt niet lukken.
Zonnepanelen: 9 stuks, 3300wp op west. | Warmtepomp: Adlar Aurora II 6kw | Tussenwoning - 45m² vloerverwarming - 125m² totaal woning - HR++ (bijna) overal | Thuisaccu: Homewizard 2,7kWh |
Homey is in verhouding met HA juist goedkoop. Je kunt in no time leuke flows bedenken en testen. Dit gaat in HA veel lastiger.Pakhaas schreef op woensdag 30 juli 2025 @ 10:34:
[...]
Bedankt.
Dat Homey is mij te duur en HA lijkt mij te ingewikkeld met scripts etc. Zou wel heel gaaf zijn want wij hebben ook nog een zonneboiler en zou ook wel eens willen monitoren wat de temperatuur in het vat wordt. Ik heb daar een temperatuur sensor in met draden die ik kan aansluiten aan een Pi, alleen dat gaat mij echt niet lukken.
De 8nvestering in Homey had ik al in een jaar uit. Diverse energie besparingen door gevoerd
[ Voor 7% gewijzigd door GL007 op 30-07-2025 10:37 ]
Homey, Homewizard battery 2x, 9 zonnepanelen 3100W piek, power SolarEdge omvormer ,Airco als verwarming, IPad, Iphone
Verwijderd
Men neme een Homey,carpcatcher schreef op woensdag 30 juli 2025 @ 09:54:
Voor echt handelen is de capaciteit van de batterij wat mij betreft te beperkt. Maar het idee spreekt me wel aan: ik zou de batterij graag tijdelijk pauzeren tijdens het laden van mijn auto, vooral in de goedkope uren. Met slechts vier zonnepanelen krijg ik de accu anders in de avond uren niet meer volgeladen.
(afgezien het onnodig energie en slijtage verlies is)
Een soort slider pauzeer de accu x aantal uren of wanneer afname <1000kWh
/f/image/tEwVLAIFdGt9j7bTzvAmZDjC.png?f=fotoalbum_large)
En Bob is je oom zoals ze dat aan de andere kant van de plas zeggen.
Ik heb Homey (Pro) verkocht en juist HA voor in de plaats genomen omdat ik gek werd van het aantal betaalde opties dat je er bij moest nemen, incompatibiliteit wanneer je Homey te oud is, gebrek aan flow optimalisatie als je niet betaalde...GL007 schreef op woensdag 30 juli 2025 @ 10:36:
[...]
Homey is in verhouding met HA juist goedkoop. Je kunt in no time leuke flows bedenken en testen. Dit gaat in HA veel lastiger.
Bij HA moet je iets meer zelf doen maar zijn de opties eindeloos.
Maar dit wijkt te ver af van het topic.
Zonnepanelen: 9 stuks, 3300wp op west. | Warmtepomp: Adlar Aurora II 6kw | Tussenwoning - 45m² vloerverwarming - 125m² totaal woning - HR++ (bijna) overal | Thuisaccu: Homewizard 2,7kWh |
:strip_exif()/f/image/TK7k9e0NmpKjy9vCRsnLezE5.jpg?f=fotoalbum_large)
Let op! Gisteren is er een post gemaakt over NOM door @DCSBL . Dit komt later dus en zit niet in deze fix.
Denk in kansen, niet in problemen. Homewizard Plug-In Battery 5.4 kWh. Zendure 2400 AC 17.2 kWh. Testen Accumate 4.8 kWh Plug-In Battery. 3330 Wp zonnepanelen. EV 77 kWh. Peblar Business Laadpaal.
Om eerlijk te zijn is het dat ook. Of eigen beter gezegd: niet eens zozeer ingewikkeld. De basics heb je zo door, maar een ingewikkelde wens (wat vraagstukken op dit vlak gewoon al gauw zijn) goed formuleren en daarna programmeren heb je gewoon niet op dag één na het plaatsen van HA voor elkaar. En ook niet in week één.Pakhaas schreef op woensdag 30 juli 2025 @ 10:34:
HA lijkt mij te ingewikkeld met scripts etc.
En het vergt onderhoud. Updates goed bekijken zodat ze geen integraties omgooien. Backups maken. Het is allemaal best wat. Daarom beschouw ik het als hobby, dan mag dat
Maar het is zeer krachtig, en als je eenmaal wat kunt programmeren, en je kiest apparaten die goed integreren met HA, zoals de HW batterij, dan is bijna niets onmogelijk. En omdat HA zoveel meer meet en logt, geeft het je een zeer gedetailleerd inzicht in de energiestromen in je huishouden. Dat alleen al is zeer waardevol.
Dus ik raad HA niet aan maar ik raad HA wel aan. Als je begrijpt wat ik bedoel
Xtool D1 10w laser cutter - IoT moet nooit op internet - 4x HomeWizard plug-in batterij, totaal 10,8 kWh / 3200 watt / 3200 watt, aansturing met Home Assistant - Renault Twizy ± 10000 km per jaar
Verwijderd
Betalen? Voor wat?LongTimeAgo schreef op woensdag 30 juli 2025 @ 10:38:
[...]
Ik heb Homey (Pro) verkocht en juist HA voor in de plaats genomen omdat ik gek werd van het aantal betaalde opties dat je er bij moest nemen, incompatibiliteit wanneer je Homey te oud is, gebrek aan flow optimalisatie als je niet betaalde...
Bij HA moet je iets meer zelf doen maar zijn de opties eindeloos.
Maar dit wijkt te ver af van het topic.
Naar mijn mening is voor mensen zonder programmeer ervaring Homey eenvoudiger en makkelijker te begrijpen. Daarnaast zit alle hardware er al in. Het is alleen even opletten of het gene wat je wil gaan gebruiken ook werkt met Homey. (Wat je in iets mindere mate ook met HA hebt)
Hij bedoelt de kosten voor backupsVerwijderd schreef op woensdag 30 juli 2025 @ 10:43:
[...]
Betalen? Voor wat?
Naar mijn mening is voor mensen zonder programmeer ervaring Homey eenvoudiger en makkelijker te begrijpen. Daarnaast zit alle hardware er al in. Het is alleen even opletten of het gene wat je wil gaan gebruiken ook werkt met Homey. (Wat je in iets mindere mate ook met HA hebt)
Homey, Homewizard battery 2x, 9 zonnepanelen 3100W piek, power SolarEdge omvormer ,Airco als verwarming, IPad, Iphone
Gister einde dag mijn 2e renuwed pib geplaatst. Staat op de “nieuwe” van eerder dit jaar. Beiden op een lege groep en Sofar perfect. Ze laden en ontladen netjes werken prima samen en laden gelijktijdig op. Blij!
Verwijderd
En wat zit er dan wel in?Devke schreef op woensdag 30 juli 2025 @ 10:41:
[Afbeelding]
Let op! Gisteren is er een post gemaakt over NOM door @DCSBL . Dit komt later dus en zit niet in deze fix.
Wifi perikelen
Homey, Homewizard battery 2x, 9 zonnepanelen 3100W piek, power SolarEdge omvormer ,Airco als verwarming, IPad, Iphone
Verwijderd
O, ja dat. Daar heb ik een tweede hypotheek op moeten aanvragen. €0,99/maand. 😭 (Je kan ook lokaal back-up’s draaien naar je NAS)
Dit zeggen ze ervan op Github.
"New in Plug-In Battery 1.0217
This version resolves a small issues that may trigger in the latest batch of Plug-In Batteries. There is no noticeable change for existing batteries."
WGA | Napoleon Pro 22 K-Leg-3 | KamadoJoe Big Joe I | Inkbird ISC-027BW | JoeFyr | JoyStove Large | Weber Smokey Joe | Ooni Karu 2 | www.bbq-brethren.nl | MHI SRK35ZSX-WF | HomeWizard PiB 2x | 3450 Wp 100% Zuid
Verwijderd
Blijkbaar wijziging in de hardware.Devke schreef op woensdag 30 juli 2025 @ 10:51:
[...]
[Afbeelding]
Wat dit inhoud heb ik nagevraagd maar doet HW geen verdere mededelingen over. Dus dit dan.
Vraag me toch stiekem wel af wat er dan anders is aan de laatste batch. Gewoon een "professional curiosity" als embedded productontwikkelaar. Ben benieuwd wat de bevindingen zijn als gebruikers van de nieuwe batch zich hier melden.
Ik had een Athom Homey Pro uit 2016.Verwijderd schreef op woensdag 30 juli 2025 @ 10:43:
[...]
Betalen? Voor wat?
Naar mijn mening is voor mensen zonder programmeer ervaring Homey eenvoudiger en makkelijker te begrijpen. Daarnaast zit alle hardware er al in. Het is alleen even opletten of het gene wat je wil gaan gebruiken ook werkt met Homey. (Wat je in iets mindere mate ook met HA hebt)
Vervolgens had ik een aantal verschillende smart home apparatuur waarbij de één wél gratis werkte (Shelly bijv) en de andere (Aqara en Eufy) niet en je dit apart moest betalen voor hun app bij de marketplace voor integratie.
Vervolgens wilde ik een Google Nest toevoegen maar kon dit niet omdat de applicatie in de 2016-2019 versie te oud was en Google Nest niet ondersteunde zonder een origineel NEST account, wat ik niet had én niet meer kon aanmaken door de overname van Google. Dus ik kon mijn temperatuur in huis al niet aansturen.
Vervolgens kom je dan op de applicatie store terecht op de marketplace waar meer dan 90% van niet (meer) werkte omdat ze een nieuwere versie van Homey vereiste (2020 of nieuwer) én je nog extra geld moest neerleggen, want er moest wel aan verdiend worden omdat er genoeg mensen in hetzelfde schuitje zitten.
Daarna wilde ik mooie flows gaan aanmaken maar waren "advanced flows" achter een betaalmuur gestopt waardoor je moest gaan klooien met simple flow naar simple flow naar simple flow om maar een beetje een advanced flow na te kunnen bootsen. Doable, maar wat een gedoe. Dan kijk je voor een nieuwe Homey versie... 400 euro. ZUCHT.
Ik werd hier op een gegeven moment zo zuur van dat ik die Homey er uit gegooid heb en HA Green heb aangeschaft (100 euro). Aangesloten aan het netwerk, het pakte al m'n apparatuur probleemloos op en wat niet automatisch werd opgepakt (Eufy Security bijv) kon ik via zeer duidelijke instructies met de HA Community Store fixen en als ik een specifieke flow nodig had dan kon ik op hun forums terecht waarbij onwijs veel mensen je met alle liefde en tijd helpen of Je vroeg het ChatGPT om een mooie code +instructie te krijgen.
Ja het vergt soms wat extra controle en hobbyisme vanuit de gebruikers kant. Updates zijn niet verplicht maar wel handig. Wat niet meer werkt door een update van hun zijde wordt eerst door het apparaat van HA zelf opgepakt en geprobeert te fixen (en 9 van de 10 keer werkt het weer, bij mij).
/Rant
---
Sorry, dit gaat volledig off-topic.
Om het even on-topic te houden, ik zal vrijdag m'n gegevens delen van 2024 Juli (zonder thuisaccu) en 2025 Juli (mét thuisaccu!)
allemaal mogelijk dankzij HA
Zonnepanelen: 9 stuks, 3300wp op west. | Warmtepomp: Adlar Aurora II 6kw | Tussenwoning - 45m² vloerverwarming - 125m² totaal woning - HR++ (bijna) overal | Thuisaccu: Homewizard 2,7kWh |
Geen gelijkloop in software revisies tussen momentele versie en nieuw te leverende batterijen versie.Devke schreef op woensdag 30 juli 2025 @ 10:51:
[...]
[Afbeelding]
Wat dit inhoud heb ik nagevraagd maar doet HW geen verdere mededelingen over. Dus dit dan.
Dit is een bekend probleem bij dit soort project. Meer een vervelende hik.
Homey, Homewizard battery 2x, 9 zonnepanelen 3100W piek, power SolarEdge omvormer ,Airco als verwarming, IPad, Iphone
ik heb een Homey, maar er grenzen.. ik sluit me volledig aan bij de post van LongTimeAgo 10:59 van zojuist
Homey is uiteindelijk niet duurder dan HA en vele male eenvoudiger. Bij HA moet je allerlei zaken bijkopen zoals een dongle voor zwave, een dongel voor zigbee etc. In Homey zit alles. Uiteindelijk ben je met HA als je alles wilt hebben ook € 400 kwijt.Pakhaas schreef op woensdag 30 juli 2025 @ 10:34:
[...]
Bedankt.
Dat Homey is mij te duur en HA lijkt mij te ingewikkeld met scripts etc. Zou wel heel gaaf zijn want wij hebben ook nog een zonneboiler en zou ook wel eens willen monitoren wat de temperatuur in het vat wordt. Ik heb daar een temperatuur sensor in met draden die ik kan aansluiten aan een Pi, alleen dat gaat mij echt niet lukken.
Maar ik heb in Excel bijgehouden dat ons direct verbruik op 15% ligt. Ik kan nu straks kijken of dat percentage omhoog gaat. Dan is dat direct een besparing.
Ik heb HA geprobeerd, toen bleek dat ik dus voor mijn zwave en zigbee devices extra moest investeren en het programeren veel moeilijker is, ben ik gestopt met HA en blijf ik bij mijn Homey.
Maar goed, dit gaat inderdaad te veel offtopic.
2 HomeWizard PIB’s | 5400 wp | Homey Pro 2019 | Homey Pro 2023
Verwijderd
Hier geen problemen. Ik heb een 2019 & 2023 draaien. Beide met uitgebreide flows zoals ik eerder poste in dit topic. (en die is voor beginners) Enige waarop ik zit te wachten is de nieuwe Solis app. (schijnt men mee bezig te zijn)carpcatcher schreef op woensdag 30 juli 2025 @ 11:16:
[...]
ik heb een Homey, maar er grenzen.. ik sluit me volledig aan bij de post van LongTimeAgo 10:59 van zojuist![]()
Het sturen van de batterij werkt prima met de app van @Tebbie
Standby bij laden auto.
Standby bij voldoende zon. (meer verdienste bij dynamisch contract)
Laden bij onvoldoende zon.
NOM bij normale situatie.
ik ben een blije kampeerder.
Maar, terug naar de batterij. Het ene platform is niet beter dan het ander, doen ongeveer het zelfde. Het is net wat je voorkeur is.
[ Voor 8% gewijzigd door Verwijderd op 30-07-2025 11:27 ]
Dit is nonsens. De software is gelijk voor iedereen. Ik heb zojuist mijn 4 batterijen naar de nieuwste versie geupdate.GL007 schreef op woensdag 30 juli 2025 @ 11:09:
[...]
Geen gelijkloop in software revisies tussen momentele versie en nieuw te leverende batterijen versie.
Dit is een bekend probleem bij dit soort project. Meer een vervelende hik.
Dan moet er een hardware aanpassing zijn.hanev001 schreef op woensdag 30 juli 2025 @ 11:29:
[...]
Dit is nonsens. De software is gelijk voor iedereen. Ik heb zojuist mijn 4 batterijen naar de nieuwste versie geupdate.
Homey, Homewizard battery 2x, 9 zonnepanelen 3100W piek, power SolarEdge omvormer ,Airco als verwarming, IPad, Iphone
Als ex-programmeur niet helemaal met je eens, na jaren Domoticz en HA gedraaid te hebben gekozen voor een stabiel systeem. Homey dus. In het begin moeten wennen omdat ik gewend was aan regeltje in kloppen maar zou nu niets anders meer willen. In de basis het ook allemaal hetzelfde welke taal of script je ook gebruikt. If, Then ElseVerwijderd schreef op woensdag 30 juli 2025 @ 10:43:
[...]
Betalen? Voor wat?
Naar mijn mening is voor mensen zonder programmeer ervaring Homey eenvoudiger en makkelijker te begrijpen. Daarnaast zit alle hardware er al in. Het is alleen even opletten of het gene wat je wil gaan gebruiken ook werkt met Homey. (Wat je in iets mindere mate ook met HA hebt)
Bing
Verwijderd
Je was een andere manier van werken gewent. Dat is het zelfde als je mij een Nikon DSLR in de handen duwt. Ik ben de weg kwijt omdat ik altijd met Canon werk. Als je er nieuw mee bent heb je dat niet.bing69 schreef op woensdag 30 juli 2025 @ 11:36:
[...]
Als ex-programmeur niet helemaal met je eens, na jaren Domoticz en HA gedraaid te hebben gekozen voor een stabiel systeem. Homey dus. In het begin moeten wennen omdat ik gewend was aan regeltje in kloppen maar zou nu niets anders meer willen. In de basis het ook allemaal hetzelfde welke taal of script je ook gebruikt. If, Then Else
Maar goed, dit topic ging over de Homewizard batterij. (ik zie de mod z'n wenkbrauwen al optrekken
Ik zie in de app van de PiB de melding staan: De PiB kan nu niet terugladen, omdat de netfrequentie buiten het toegestane bereik ligt. Zou het dan toch te mooi om waar te zijn?
Hij heeft net wel wat teruggeladen.
edit: nu is het weer oke zegt die
Hij heeft net wel wat teruggeladen.
edit: nu is het weer oke zegt die
[ Voor 8% gewijzigd door Pakhaas op 30-07-2025 11:51 ]
Tjsa die investering haal ik er nooit uit maar is dat noodzakelijk danGL007 schreef op woensdag 30 juli 2025 @ 10:36:
[...]Homey is in verhouding met HA juist goedkoop. Je kunt in no time leuke flows bedenken en testen. Dit gaat in HA veel lastiger.
De investering in Homey had ik al in een jaar uit. Diverse energie besparingen door gevoerd
Als ik zie wat ik allemaal heb bedacht aan flows en daardoor heb aangeschaft aan randapparatuur dan is het een dure hobby geworden maar wel ontzettend leuk voor een Tweaker!
De Homey Pro mini is misschien nog een alternatief, hopelijk komt deze nog dit jaar naar Europa maar ben blij met de Homey Pro 2023 want onverwacht kon ik nog veel KlikAanKlikUit flows maken met de 433 Mhz apparatuur die ik al had. Iets wat dan weer ontbreekt op de Homey Pro mini.
Verwijderd
Mijn tip, Update alles naar de laatste firmware. Zorg dat de apparatuur een goede stabiele WiFi verbinding heeft. En verder niet te veel in de app kijken. Het doet zijn kunstje wel.Pakhaas schreef op woensdag 30 juli 2025 @ 11:48:
Ik zie in de app van de PiB de melding staan: De PiB kan nu niet terugladen, omdat de netfrequentie buiten het toegestane bereik ligt. Zou het dan toch te mooi om waar te zijn?
Hij heeft net wel wat teruggeladen.
edit: nu is het weer oke zegt die
In de meest recente batch is in de fabriek een verkeerde waarde weggeschreven. Deze waarde wordt door de batterij gebruikt om de eerste laadcycli met meer precisie te laten verlopen. De fout wordt door de batterij vanzelf gecorrigeerd, maar onze cloud weigerde de waarde. Niks spannends maar wel een fout die vlot opgelost moest worden. Normaal worden dit soort bugs verholpen in reguliere software-updates.Aardedraadje schreef op woensdag 30 juli 2025 @ 10:53:
Vraag me toch stiekem wel af wat er dan anders is aan de laatste batch. Gewoon een "professional curiosity" als embedded productontwikkelaar. Ben benieuwd wat de bevindingen zijn als gebruikers van de nieuwe batch zich hier melden.
Embedded Software Developer @ HomeWizard | Doet soms wat voor Home Assistant
Curiosity satisfiedDCSBL schreef op woensdag 30 juli 2025 @ 12:45:
[...]
In de meest recente batch is in de fabriek een verkeerde waarde weggeschreven. Deze waarde wordt door de batterij gebruikt om de eerste laadcycli met meer precisie te laten verlopen. De fout wordt door de batterij vanzelf gecorrigeerd, maar onze cloud weigerde de waarde. Niks spannends maar wel een fout die vlot opgelost moest worden. Normaal worden dit soort bugs verholpen in reguliere software-updates.
Verwijderd schreef op woensdag 30 juli 2025 @ 11:26:
[...]
Hier geen problemen. Ik heb een 2019 & 2023 draaien. Beide met uitgebreide flows zoals ik eerder poste in dit topic. (en die is voor beginners) Enige waarop ik zit te wachten is de nieuwe Solis app. (schijnt men mee bezig te zijn)
Het sturen van de batterij werkt prima met de app van @Tebbie![]()
Standby bij laden auto.
Standby bij voldoende zon. (meer verdienste bij dynamisch contract)
Laden bij onvoldoende zon.
NOM bij normale situatie.
ik ben een blije kampeerder.
Toch wel een zonnepaneeltje en een accu mee om stroom op te wekken![]()
Maar, terug naar de batterij. Het ene platform is niet beter dan het ander, doen ongeveer het zelfde. Het is net wat je voorkeur is.
Voor de 5Ghz heb ik het op auto staan. En voor 2.4Ghz handmatig op kanaal 1.GL007 schreef op woensdag 30 juli 2025 @ 08:21:
[...]
Ze veranderen automatisch van frequentie. Dit is een doodsteek voor iot devices. Een mobiel of iPad of Android pads kunnen dat aan. Maar ik zie dat bij de batterijen en P1 het niet zitten. Ik had met ziggo voortdurend problemen en heb een AMPLIFI wifi router gekocht voor het Wifi gebeuren.
Dat kanaal nummer kun je wijzigen en dan kijken of de verbindingen stabiel blijvenDaniel28 schreef op woensdag 30 juli 2025 @ 14:25:
[...]
Voor de 5Ghz heb ik het op auto staan. En voor 2.4Ghz handmatig op kanaal 1.
Homey, Homewizard battery 2x, 9 zonnepanelen 3100W piek, power SolarEdge omvormer ,Airco als verwarming, IPad, Iphone
Homey is niet duur en zeer gemakkelijk te programmeren.eovermeer schreef op woensdag 30 juli 2025 @ 11:49:
[...]
Tjsa die investering haal ik er nooit uit maar is dat noodzakelijk dan![]()
Als ik zie wat ik allemaal heb bedacht aan flows en daardoor heb aangeschaft aan randapparatuur dan is het een dure hobby geworden maar wel ontzettend leuk voor een Tweaker!
De Homey Pro mini is misschien nog een alternatief, hopelijk komt deze nog dit jaar naar Europa maar ben blij met de Homey Pro 2023 want onverwacht kon ik nog veel KlikAanKlikUit flows maken met de 433 Mhz apparatuur die ik al had. Iets wat dan weer ontbreekt op de Homey Pro mini.
Homey, Homewizard battery 2x, 9 zonnepanelen 3100W piek, power SolarEdge omvormer ,Airco als verwarming, IPad, Iphone
Dit is normaal. Die 8W die je ziet is geen laden maar het standby-verbruikt van een actieve omvormer. Die blijft 30 minuten na activiteit nog nadraaien. Dit is vrij lang geleden aangepast al, 1.0102 als ik het me goed herinner.DG64 schreef op woensdag 30 juli 2025 @ 14:35:
IN de app staat dat de batterij 100% is geladen en de status inactief.
Echter in het nu scherm zie ik dat er al geruime tijd met 8W geladen wordt.
Is dit 'normaal', of komt dit ook door de update 1.0216 ?
Heb het namelijk nooit eerder gezien.[Afbeelding]
Edit: Yep, 1.0102. Zie ook deze post: Devke in "Het HomeWizard Plug-In Battery topic deel 2"
[ Voor 11% gewijzigd door Aardedraadje op 30-07-2025 14:47 ]
Verwijderd
Jazeker, een Wakawaka setje.ONM schreef op woensdag 30 juli 2025 @ 13:15:
[...]
Toch wel een zonnepaneeltje en een accu mee om stroom op te wekken
https://waka-waka.com
GrapjurkVerwijderd schreef op woensdag 30 juli 2025 @ 14:45:
[...]
Jazeker, een Wakawaka setje.![]()
https://waka-waka.com
Homey, Homewizard battery 2x, 9 zonnepanelen 3100W piek, power SolarEdge omvormer ,Airco als verwarming, IPad, Iphone
Ik ben eigenlijk wel even benieuwd wie hier meer dan 1 batterij hebben en in de winter soms dagen hebben dat er maar 1 of 2 kwh binnen komt. Bij ons komt er tussen okt tm feb gemiddeld 5.3kwh van het dak. Dat zijn dan soms dagen van 10, maar ook wel dagen achter elkaar maar 1 of 2. In de winter is ons gemiddeld verbruik 5.8kwh.
In de zomer is het vullen dan weer geen enkel probleem, maar onze panelen beginnen om 7u al met opwekken en gaan door tot 21u. Dus ons avond/nacht/ochtend verbruik is dan maar gemiddeld 2.7kwh.
Wij wekken jaarlijks zo'n 6300kwh op, dus qua panelen ruim meer dan wij verbruiken.
In de zomer is het vullen dan weer geen enkel probleem, maar onze panelen beginnen om 7u al met opwekken en gaan door tot 21u. Dus ons avond/nacht/ochtend verbruik is dan maar gemiddeld 2.7kwh.
Wij wekken jaarlijks zo'n 6300kwh op, dus qua panelen ruim meer dan wij verbruiken.
Zelfde situatie hier. 10-15kWh/dag gebruik. In de zomer heb ik makkelijk 30kWh/dag van de panelen, op donkere dagen in de winter soms maar 1kWh/dag oid. Maar daar zou een intelligente 'goedkoop laden' optie gunstig voor zijn, dan kun je de duurste laaduren overbruggen met de PiB. Ik heb een 2e besteld.Pakhaas schreef op woensdag 30 juli 2025 @ 16:05:
Ik ben eigenlijk wel even benieuwd wie hier meer dan 1 batterij hebben en in de winter soms dagen hebben dat er maar 1 of 2 kwh binnen komt. Bij ons komt er tussen okt tm feb gemiddeld 5.3kwh van het dak. Dat zijn dan soms dagen van 10, maar ook wel dagen achter elkaar maar 1 of 2. In de winter is ons gemiddeld verbruik 5.8kwh.
In de zomer is het vullen dan weer geen enkel probleem, maar onze panelen beginnen om 7u al met opwekken en gaan door tot 21u. Dus ons avond/nacht/ochtend verbruik is dan maar gemiddeld 2.7kwh.
Wij wekken jaarlijks zo'n 6300kwh op, dus qua panelen ruim meer dan wij verbruiken.
Fun while it lasted: World Community Grid!
interessante casus, ik ben met aan het orienteren op Homewizard en zie voor mezelf precies dezelfde situatie. Op dit moment gebruik ik de batterij simulatie in HA om te kijken wat 1 of meerdere batterijen doen in mijn situatie. Op die manier kun je ook vooruit kijken naar de wintermaanden natuurlijk. Uiteraard ga ik op basis van een gemiddelde berekenen of 1, 2 of misschien wel 3 batterijen rendabel is/zijn.Pakhaas schreef op woensdag 30 juli 2025 @ 16:05:
Ik ben eigenlijk wel even benieuwd wie hier meer dan 1 batterij hebben en in de winter soms dagen hebben dat er maar 1 of 2 kwh binnen komt. Bij ons komt er tussen okt tm feb gemiddeld 5.3kwh van het dak. Dat zijn dan soms dagen van 10, maar ook wel dagen achter elkaar maar 1 of 2. In de winter is ons gemiddeld verbruik 5.8kwh.
In de zomer is het vullen dan weer geen enkel probleem, maar onze panelen beginnen om 7u al met opwekken en gaan door tot 21u. Dus ons avond/nacht/ochtend verbruik is dan maar gemiddeld 2.7kwh.
Wij wekken jaarlijks zo'n 6300kwh op, dus qua panelen ruim meer dan wij verbruiken.
Ik heb er 4 en in een gemiddelde december maand wekken mijn panelen niet meer dan 40kWh op en dat wordt bijna altijd gelijk verbruikt.Pakhaas schreef op woensdag 30 juli 2025 @ 16:05:
Ik ben eigenlijk wel even benieuwd wie hier meer dan 1 batterij hebben en in de winter soms dagen hebben dat er maar 1 of 2 kwh binnen komt. Bij ons komt er tussen okt tm feb gemiddeld 5.3kwh van het dak. Dat zijn dan soms dagen van 10, maar ook wel dagen achter elkaar maar 1 of 2. In de winter is ons gemiddeld verbruik 5.8kwh.
In de zomer is het vullen dan weer geen enkel probleem, maar onze panelen beginnen om 7u al met opwekken en gaan door tot 21u. Dus ons avond/nacht/ochtend verbruik is dan maar gemiddeld 2.7kwh.
Wij wekken jaarlijks zo'n 6300kwh op, dus qua panelen ruim meer dan wij verbruiken.
In de maanden november t/m februari verwacht ik niet veel van de batterijen. Ik heb ze primair voor de voor en najaar maanden met als bijkomend voordeel dat in de zomer ik de beschikking heb over 3200w aan vermogen wat handig is als ik mijn auto aan het opladen ben.
Hier 3 batterijen. Voor de door jou genoemde periode haal ik hier ook niet meer op dan 3-5 kWh per dag. En daar zal weinig tot niets in de batterij terechtkomen. Tussen november en februari mogen de batterijen hier uitrusten. Op een mooie dag haal ik hier tussen de 20 en 25 kWh opPakhaas schreef op woensdag 30 juli 2025 @ 16:05:
Ik ben eigenlijk wel even benieuwd wie hier meer dan 1 batterij hebben en in de winter soms dagen hebben dat er maar 1 of 2 kwh binnen komt. Bij ons komt er tussen okt tm feb gemiddeld 5.3kwh van het dak. Dat zijn dan soms dagen van 10, maar ook wel dagen achter elkaar maar 1 of 2. In de winter is ons gemiddeld verbruik 5.8kwh.
In de zomer is het vullen dan weer geen enkel probleem, maar onze panelen beginnen om 7u al met opwekken en gaan door tot 21u. Dus ons avond/nacht/ochtend verbruik is dan maar gemiddeld 2.7kwh.
Wij wekken jaarlijks zo'n 6300kwh op, dus qua panelen ruim meer dan wij verbruiken.
Hier nu 2 batterijen en derde in bestelling. Van maart/april tm september ongeveer alles nom daarna gewoon inkoop en hooguit 1 batterij aanlaten om mogelijk wat ik niet verbruik op te vangen. Rest op 60pct lading een paar maanden uit. Dat is mijn idee voor nu met de data en contract wat ik nu heb.
Je kunt er altijd met 1 beginnen. Na gelang is altijd bij te schakelen tot max 4.trebor.ed schreef op woensdag 30 juli 2025 @ 16:11:
[...]
interessante casus, ik ben met aan het orienteren op Homewizard en zie voor mezelf precies dezelfde situatie. Op dit moment gebruik ik de batterij simulatie in HA om te kijken wat 1 of meerdere batterijen doen in mijn situatie. Op die manier kun je ook vooruit kijken naar de wintermaanden natuurlijk. Uiteraard ga ik op basis van een gemiddelde berekenen of 1, 2 of misschien wel 3 batterijen rendabel is/zijn.
Denk in kansen, niet in problemen. Homewizard Plug-In Battery 5.4 kWh. Zendure 2400 AC 17.2 kWh. Testen Accumate 4.8 kWh Plug-In Battery. 3330 Wp zonnepanelen. EV 77 kWh. Peblar Business Laadpaal.
Ik heb 2 batterijen.Pakhaas schreef op woensdag 30 juli 2025 @ 16:05:
Ik ben eigenlijk wel even benieuwd wie hier meer dan 1 batterij hebben en in de winter soms dagen hebben dat er maar 1 of 2 kwh binnen komt. Bij ons komt er tussen okt tm feb gemiddeld 5.3kwh van het dak. Dat zijn dan soms dagen van 10, maar ook wel dagen achter elkaar maar 1 of 2. In de winter is ons gemiddeld verbruik 5.8kwh.
In de zomer is het vullen dan weer geen enkel probleem, maar onze panelen beginnen om 7u al met opwekken en gaan door tot 21u. Dus ons avond/nacht/ochtend verbruik is dan maar gemiddeld 2.7kwh.
Wij wekken jaarlijks zo'n 6300kwh op, dus qua panelen ruim meer dan wij verbruiken.
Ik heb op dit moment 9 panelen op het zuiden, die van sept.2024 tot nu 30 juli 2025 gemiddeld 16,6 kWh per dag hebben opgeleverd. Van nov. 2024 tot en met febr.2025 gemiddeld 1 kWh per dag.
In augustus worden er nog 4 panelen bij geplaatst op het noorden. Daarmee hoop ik in de winter toch meer opwek te hebben en misschien 1 batterij wel vol te kunnen krijgen.dat zal wel nietviedere dag lukken.
Volgens de instalateur zou het voor mij lucratief zijn om 4 panelen op het noorden te hebben. Hij liet mij zien wat een klant van hem verleden jaar december de panelen op het noorden hadden opgeleverd. Dat veraste mij, want ik had dergelijke opbrengst niet verwacht.
Nou we gaan het zien.
2 HomeWizard PIB’s | 5400 wp | Homey Pro 2019 | Homey Pro 2023
Wij hebben op het garagedak 2680wp (2x4 panelen) liggen op 10%. Die zou ik nog wat schuiner kunnen zetten zodat er in de winter (bij lage zon) meer binnen komt. Die op het dak van het huis liggen al schuin genoeg. Ik kan de panelen op de garage ook nog draaien. 4 panelen naar het westen en 4 panelen naar het oosten. Ik kan dan de opwek nog wat meer spreiden over de dag. Die op het dak van het huis staan naar het zuiden.Olie_B_Bommel schreef op woensdag 30 juli 2025 @ 16:33:
[...]
Ik heb 2 batterijen.
Ik heb op dit moment 9 panelen op het zuiden, die van sept.2024 tot nu 30 juli 2025 gemiddeld 16,6 kWh per dag hebben opgeleverd. Van nov. 2024 tot en met febr.2025 gemiddeld 1 kWh per dag.
In augustus worden er nog 4 panelen bij geplaatst op het noorden. Daarmee hoop ik in de winter toch meer opwek te hebben en misschien 1 batterij wel vol te kunnen krijgen.dat zal wel nietviedere dag lukken.
Volgens de instalateur zou het voor mij lucratief zijn om 4 panelen op het noorden te hebben. Hij liet mij zien wat een klant van hem verleden jaar december de panelen op het noorden hadden opgeleverd. Dat veraste mij, want ik had dergelijke opbrengst niet verwacht.
Nou we gaan het zien.
Ben benieuwd wat daar uit komt!trebor.ed schreef op woensdag 30 juli 2025 @ 16:11:
[...]
interessante casus, ik ben met aan het orienteren op Homewizard en zie voor mezelf precies dezelfde situatie. Op dit moment gebruik ik de batterij simulatie in HA om te kijken wat 1 of meerdere batterijen doen in mijn situatie. Op die manier kun je ook vooruit kijken naar de wintermaanden natuurlijk. Uiteraard ga ik op basis van een gemiddelde berekenen of 1, 2 of misschien wel 3 batterijen rendabel is/zijn.
Dat draaien, 4 naar het westen en 4 naar het oosten zou wel eens heel goed kunnen uitpakken.Pakhaas schreef op woensdag 30 juli 2025 @ 16:42:
[...]
Wij hebben op het garagedak 2680wp (2x4 panelen) liggen op 10%. Die zou ik nog wat schuiner kunnen zetten zodat er in de winter (bij lage zon) meer binnen komt. Die op het dak van het huis liggen al schuin genoeg. Ik kan de panelen op de garage ook nog draaien. 4 panelen naar het westen en 4 panelen naar het oosten. Ik kan dan de opwek nog wat meer spreiden over de dag. Die op het dak van het huis staan naar het zuiden.
Ik heb die keuze helaas niet, maar aan de noord kant heb ik wel dat de panelen ‘s-ochtends vroeg al gaan opwekken en in de namiddag zullen ze toch ook nog wat zonlicht meepakken. Op dit moment b.v. schijnt de zon (schuin) zowel aan de zuidkant op het dak en aan de noordkant op het dak. Dat duurt natuurlijk geen uren.
2 HomeWizard PIB’s | 5400 wp | Homey Pro 2019 | Homey Pro 2023
Naar het noorden dat is echt niet rendabelOlie_B_Bommel schreef op woensdag 30 juli 2025 @ 16:51:
[...]
Dat draaien, 4 naar het westen en 4 naar het oosten zou wel eens heel goed kunnen uitpakken.
Ik heb die keuze helaas niet, maar aan de noord kant heb ik wel dat de panelen ‘s-ochtends vroeg al gaan opwekken en in de namiddag zullen ze toch ook nog wat zonlicht meepakken. Op dit moment b.v. schijnt de zon (schuin) zowel aan de zuidkant op het dak en aan de noordkant op het dak. Dat duurt natuurlijk geen uren.
Zie
https://www.zonnepanelen.net/rekentools/
[ Voor 4% gewijzigd door GL007 op 30-07-2025 17:20 ]
Homey, Homewizard battery 2x, 9 zonnepanelen 3100W piek, power SolarEdge omvormer ,Airco als verwarming, IPad, Iphone
Hier 2 batterijen in december + januari heb ik minder dan 10 kWh (afgelopen jaar 2 kWh in totaal, maar dat was wel extreem grijs) om op de batterijen te zetten. (all electric huis, en zonnepanelen op een plat dak wat in de winter extra weinig oplevert tov panelen met een grotere hoek)
Van die 10 kWh is ook nog eens een heel groot gedeelte onder de grenswaarde om op te laden.
Ik heb meer standby verlies in die maanden dan dat ik aan oplaad heb.
Van die 10 kWh is ook nog eens een heel groot gedeelte onder de grenswaarde om op te laden.
Ik heb meer standby verlies in die maanden dan dat ik aan oplaad heb.
I hear voices in my head, they counsel me, they understand.
Dat is met de tegenwoordige panelen, die meer dan 400wp opwekken achterhaalt. Mijn instalateur heeft mij laten zien wat panelen op het noorden in december bij een van zijn klanten hebben opgewekt. Nou dat was een veelvoud van mijn panelen op het zuiden.GL007 schreef op woensdag 30 juli 2025 @ 17:18:
[...]
Naar het noorden dat is echt niet rendabel
Zie
https://www.zonnepanelen.net/rekentools/
Google maar eens op het internet, dan zul je dit kunnen zien. Wel moet de helling van de panelen tussen de 10 en 20 graden zijn, niet meer. Ideaal is 15 graden.
2 HomeWizard PIB’s | 5400 wp | Homey Pro 2019 | Homey Pro 2023
Als je dezelfde panelen op het zuiden zet, laden die natuurlijk veel meer op. Dus je moet geen appels met peren vergelijken.Olie_B_Bommel schreef op woensdag 30 juli 2025 @ 17:34:
[...]
Dat is met de tegenwoordige panelen, die meer dan 400wp opwekken achterhaalt. Mijn instalateur heeft mij laten zien wat panelen op het noorden in december bij een van zijn klanten hebben opgewekt. Nou dat was een veelvoud van mijn panelen op het zuiden.
Google maar eens op het internet, dan zul je dit kunnen zien. Wel moet de helling van de panelen tussen de 10 en 20 graden zijn, niet meer. Ideaal is 15 graden.
Uiteraard, maar op het zuiden kan ik geen panelen meer kwijt en ik ga mijn panelen niet vervangen. Ze liggen er nog maar 3 jaar.Pakhaas schreef op woensdag 30 juli 2025 @ 17:35:
[...]
Als je dezelfde panelen op het zuiden zet, laden die natuurlijk veel meer op. Dus je moet geen appels met peren vergelijken.
2 HomeWizard PIB’s | 5400 wp | Homey Pro 2019 | Homey Pro 2023
Verwijderd
Serieus, ik heb zo’n setje. Zonnecellen tegen je tentje. Telefoon, horloge, fietscomputer laden als je terug bent. Werkt ideaal. Staat nu in de vensterbank om de batterij gezond te houden.
Als je rekening wilt houden met je batterij dan is het meest verstandig de panelen oost - west te leggen en onder een hoek van tussen de 40 en 50 graden. Dan heb je de langste opbrengst overdagen en een verbetering ivm saldering.Olie_B_Bommel schreef op woensdag 30 juli 2025 @ 17:37:
[...]
Uiteraard, maar op het zuiden kan ik geen panelen meer kwijt en ik ga mijn panelen niet vervangen. Ze liggen er nog maar 3 jaar.
Homey, Homewizard battery 2x, 9 zonnepanelen 3100W piek, power SolarEdge omvormer ,Airco als verwarming, IPad, Iphone
Hoe doe je dat? Of bedoel je met batterij niet de HW PIB.Verwijderd schreef op woensdag 30 juli 2025 @ 17:39:
[...]
Serieus, ik heb zo’n setje. Zonnecellen tegen je tentje. Telefoon, horloge, fietscomputer laden als je terug bent. Werkt ideaal. Staat nu in de vensterbank om de batterij gezond te houden.
2 HomeWizard PIB’s | 5400 wp | Homey Pro 2019 | Homey Pro 2023
Ja, dat weet ik, maar dat kan niet op mijn schuine dak. Zou hoogstens voor 2 panelen op het dakkapel kunnen.GL007 schreef op woensdag 30 juli 2025 @ 17:42:
[...]
Als je rekening wilt houden met je batterij dan is het meest verstandig de panelen oost - west te leggen en onder een hoek van tussen de 40 en 50 graden. Dan heb je de langste opbrengst overdagen en een verbetering ivm saldering.
2 HomeWizard PIB’s | 5400 wp | Homey Pro 2019 | Homey Pro 2023
Heb je geen schuur waar je dat kunt doenOlie_B_Bommel schreef op woensdag 30 juli 2025 @ 17:43:
[...]
Ja, dat weet ik, maar dat kan niet op mijn schuine dak. Zou hoogstens voor 2 panelen op het dakkapel kunnen.
Homey, Homewizard battery 2x, 9 zonnepanelen 3100W piek, power SolarEdge omvormer ,Airco als verwarming, IPad, Iphone
Echt wordt gek van 1 batterij, na de update blijft het onderste gedeelte van de led lampjes rood branden.
Home Wizard geeft aan het te onderzoeken.
Heb nog meer plezier van mijn renewed batterij dan van mijn nieuwe, die heeft eigenlijk al vanaf het begin gezeur. Enige oplossing die ik krijg 45 minuten resetten. Dat is ondertussen vanaf maart zeker 10 keer gedaan.
Nou maar afwachten op antwoord dan. Verder nog steeds tevreden als het wel werkt. 🤗
Op moment van posten, kijk ik in mijn e-mail, en zie ik antwoord van Home Wizard. Ze gaan de batterij vervangen.
Home Wizard geeft aan het te onderzoeken.
Heb nog meer plezier van mijn renewed batterij dan van mijn nieuwe, die heeft eigenlijk al vanaf het begin gezeur. Enige oplossing die ik krijg 45 minuten resetten. Dat is ondertussen vanaf maart zeker 10 keer gedaan.
Nou maar afwachten op antwoord dan. Verder nog steeds tevreden als het wel werkt. 🤗
Op moment van posten, kijk ik in mijn e-mail, en zie ik antwoord van Home Wizard. Ze gaan de batterij vervangen.
[ Voor 11% gewijzigd door Daniel28 op 30-07-2025 17:52 ]
Ja ik heb een schuur(je), die achter in de tuin staat, maar is ook niet groot. Kunnen maar 2 panelen op. De schuur staat echter aan de straat kant, los van het huis (ongeveer 10 meter van het huis, achter in de tuin) en dan kunnen ze lijkt mij gestolen worden, dus of dat nou een oplossing is. Maar bedankt voor de suggestie. Ik zal het met mijn installateur opnemen.
Overigens heeft niemand hier panelen op zijn schuur liggen, wel op de dakkapel.
2 HomeWizard PIB’s | 5400 wp | Homey Pro 2019 | Homey Pro 2023
Noord panelen en decemberopwek... is wel een klein beetje BS van die installateur.Olie_B_Bommel schreef op woensdag 30 juli 2025 @ 16:33:
[...]
Ik heb 2 batterijen.
Ik heb op dit moment 9 panelen op het zuiden, die van sept.2024 tot nu 30 juli 2025 gemiddeld 16,6 kWh per dag hebben opgeleverd. Van nov. 2024 tot en met febr.2025 gemiddeld 1 kWh per dag.
In augustus worden er nog 4 panelen bij geplaatst op het noorden. Daarmee hoop ik in de winter toch meer opwek te hebben en misschien 1 batterij wel vol te kunnen krijgen.dat zal wel nietviedere dag lukken.
Volgens de instalateur zou het voor mij lucratief zijn om 4 panelen op het noorden te hebben. Hij liet mij zien wat een klant van hem verleden jaar december de panelen op het noorden hadden opgeleverd. Dat veraste mij, want ik had dergelijke opbrengst niet verwacht.
Nou we gaan het zien.
Zie mijn eigen syste(men)
https://pvoutput.org/comp...15478&sid1=37091&c=-1&t=m
De dagen zijn er te donker voor.
Bewolkte zomerdagen daarentegen zijn ze wel prima voor.
Ik heb het met mijn eigen ogen gezien wat de opbrengst van de panelen op het noorden was. Dus dat is niet BS van de instaleur.AUijtdehaag schreef op woensdag 30 juli 2025 @ 19:22:
[...]
Noord panelen en decemberopwek... is wel een klein beetje BS van die installateur.
Zie mijn eigen syste(men)
https://pvoutput.org/comp...15478&sid1=37091&c=-1&t=m
De dagen zijn er te donker voor.
Bewolkte zomerdagen daarentegen zijn ze wel prima voor.
2 HomeWizard PIB’s | 5400 wp | Homey Pro 2019 | Homey Pro 2023
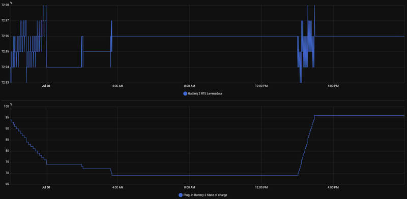
Was iemand er al achter hoe je vrij nauwkeurig de RTE kan berekenen met een willekeurige lading nog aanwezig in de accu?
Let op de schaal: Tijdens ontladen (SOC 94->69%) en laden (69->96%) +/- 0.03% afwijking in berekende RTE.
/f/image/pr58eitdNqzt14XUV3laBLjQ.png?f=fotoalbum_large)
Laatste keer dat mijn SOC 0% was, kwam er uit de berekening 72.94%. Dit klopt dus vrijwel exact met de onderstaande methode.
Template sensor:
Waarom 2.11?
Eigenlijk is het heel logisch. De SOC geeft aan hoeveel energie er is opgeslagen na het laadproces. Laadverliezen AC->DC zitten hier dus in. Maar laadverliezen DC->AC niet. Je moet je opgeslagen energie vermenigvuldigen met de omzetfactor DC->AC om te berekenen hoeveel export die opgeskagen energie zou opleveren. Voeg die toe aan je export om vrij nauwkeurig de RTE te berekenen.
Om je correctiefactor te berekenen, moet je eerst een RTE-berekening doen met SOC van 0%.
Capaciteit accu: 2.688 kWh
Marge: 8%
Blijft over: 2.473 kWh bruikbaar
Mijn RTE berekend bij SOC 0%: 72.94%
Efficiëntie één kant op: √(RTE) = 85.4%
Bij 100% SOC is er dus 2.473 kWh opgeslagen.
Bij 0% SOC is die 2.473 kWh omgezet waarvan er 85.4% de batterij uit is gegaan. Dus 2.11 kWh.
Let op de schaal: Tijdens ontladen (SOC 94->69%) en laden (69->96%) +/- 0.03% afwijking in berekende RTE.
/f/image/pr58eitdNqzt14XUV3laBLjQ.png?f=fotoalbum_large)
Laatste keer dat mijn SOC 0% was, kwam er uit de berekening 72.94%. Dit klopt dus vrijwel exact met de onderstaande methode.
Template sensor:
code:
1
2
3
4
5
6
7
8
9
| {% set energy_import = states('sensor.plug_in_battery_energy_import') | float %}
{% set energy_export = states('sensor.plug_in_battery_energy_export') | float %}
{% set energy_stored = (states('sensor.plug_in_battery_state_of_charge') |float / 100 * 2.11) %}
{% if energy_import > 0 %}
{{ (((energy_export + energy_stored)/ energy_import) * 100) | round(2) }}
{% else %}
0
{% endif %} |
Waarom 2.11?
Eigenlijk is het heel logisch. De SOC geeft aan hoeveel energie er is opgeslagen na het laadproces. Laadverliezen AC->DC zitten hier dus in. Maar laadverliezen DC->AC niet. Je moet je opgeslagen energie vermenigvuldigen met de omzetfactor DC->AC om te berekenen hoeveel export die opgeskagen energie zou opleveren. Voeg die toe aan je export om vrij nauwkeurig de RTE te berekenen.
Om je correctiefactor te berekenen, moet je eerst een RTE-berekening doen met SOC van 0%.
Capaciteit accu: 2.688 kWh
Marge: 8%
Blijft over: 2.473 kWh bruikbaar
Mijn RTE berekend bij SOC 0%: 72.94%
Efficiëntie één kant op: √(RTE) = 85.4%
Bij 100% SOC is er dus 2.473 kWh opgeslagen.
Bij 0% SOC is die 2.473 kWh omgezet waarvan er 85.4% de batterij uit is gegaan. Dus 2.11 kWh.
[ Voor 4% gewijzigd door Aardedraadje op 30-07-2025 19:59 ]
Ik kan het niet vinden in de ts, maar mijn batterij heeft zojuist fw 1.0217 gekregen wat is daarin gewijzigd?
Weet iemand dat?
Weet iemand dat?
Je mist een nulletje, vandaar dat je het niet vindtRonald1245 schreef op woensdag 30 juli 2025 @ 20:06:
Ik kan het niet vinden in de ts, maar mijn batterij heeft zojuist fw 1.0217 gekregen wat is daarin gewijzigd?
Weet iemand dat?
1.0217
Fixt een klein probleem met de nieuwste batch batterijen. Voor ons dus niet relevant.
Ah, heb je al aangepast zie ik. Ninja edit
[ Voor 5% gewijzigd door Aardedraadje op 30-07-2025 20:09 ]
https://www.elektramat.nl...ile/6556/product/1656576/
In dit document zie enigszins vergelijkbare foutcodes met uitleg of hoe te handelen.
In dit document zie enigszins vergelijkbare foutcodes met uitleg of hoe te handelen.
[ Voor 10% gewijzigd door GL007 op 30-07-2025 20:42 ]
Homey, Homewizard battery 2x, 9 zonnepanelen 3100W piek, power SolarEdge omvormer ,Airco als verwarming, IPad, Iphone
Kijk eens in de TS. @gielz heeft daar een berekening op los gelaten / gebouwd.Aardedraadje schreef op woensdag 30 juli 2025 @ 19:56:
Was iemand er al achter hoe je vrij nauwkeurig de RTE kan berekenen met een willekeurige lading nog aanwezig in de accu?
Let op de schaal: Tijdens ontladen (SOC 94->69%) en laden (69->96%) +/- 0.03% afwijking in berekende RTE.
[Afbeelding]
Laatste keer dat mijn SOC 0% was, kwam er uit de berekening 72.94%. Dit klopt dus vrijwel exact met de onderstaande methode.
Template sensor:
code:
1 2 3 4 5 6 7 8 9{% set energy_import = states('sensor.plug_in_battery_energy_import') | float %} {% set energy_export = states('sensor.plug_in_battery_energy_export') | float %} {% set energy_stored = (states('sensor.plug_in_battery_state_of_charge') |float / 100 * 2.11) %} {% if energy_import > 0 %} {{ (((energy_export + energy_stored)/ energy_import) * 100) | round(2) }} {% else %} 0 {% endif %}
Waarom 2.11?
Eigenlijk is het heel logisch. De SOC geeft aan hoeveel energie er is opgeslagen na het laadproces. Laadverliezen AC->DC zitten hier dus in. Maar laadverliezen DC->AC niet. Je moet je opgeslagen energie vermenigvuldigen met de omzetfactor DC->AC om te berekenen hoeveel export die opgeskagen energie zou opleveren. Voeg die toe aan je export om vrij nauwkeurig de RTE te berekenen.
Om je correctiefactor te berekenen, moet je eerst een RTE-berekening doen met SOC van 0%.
Capaciteit accu: 2.688 kWh
Marge: 8%
Blijft over: 2.473 kWh bruikbaar
Mijn RTE berekend bij SOC 0%: 72.94%
Efficiëntie één kant op: √(RTE) = 85.4%
Bij 100% SOC is er dus 2.473 kWh opgeslagen.
Bij 0% SOC is die 2.473 kWh omgezet waarvan er 85.4% de batterij uit is gegaan. Dus 2.11 kWh.
Denk in kansen, niet in problemen. Homewizard Plug-In Battery 5.4 kWh. Zendure 2400 AC 17.2 kWh. Testen Accumate 4.8 kWh Plug-In Battery. 3330 Wp zonnepanelen. EV 77 kWh. Peblar Business Laadpaal.
Devke schreef op woensdag 30 juli 2025 @ 20:23:
[...]
Kijk eens in de TS. @gielz heeft daar een berekening op los gelaten / gebouwd.
Na contact met Homewizard, heeft deze een batterijwissel aangeboden voor m'n raar gedragende batterij. Inmiddels omgewisseld en nu een kleine 24 uur aangesloten en alle 4 de batterijen werken zoals ze horen te werken. Voor nu lijkt het probleem opgelost!Remco2001 schreef op dinsdag 24 juni 2025 @ 23:02:
Goed. Helemaal weer opnieuw.
Alle apparaten verwijderd en volledig op 0 begonnen.
Eigen netwerk gemaakt, met een optie die ik kon geven: 2.4 GHz IoT-only mode (Unifi Express Wifi Router). Geen andere accesspoints of dergelijke apparaten aangesloten.
Ook geen koppeling met Homey/HA/etc. Volledig standalone.
Elk apparaat wat ik toevoeg zet ik gelijk een vast ip-adres aan vast.
- P1-meter toegevoegd, aangesloten met USB-C voeding.
- PIB 1 toegevoegd.
Synchroniseren met stroomnet. Stroomtotaal blijft keurig op 0 en PIB 1 geeft wat er nodig is aan vraag in huis.
[Afbeelding]
- PIB 2 toegevoegd. PIB 1 volledig met stroomnet gesynchroniseerd.
En direct na aanmelding van de 2e PIB gaat het mis.
[Afbeelding]
Waar stroomtotaal voor de inschakeling van PIB 2 mooi op 0 bleef en de 1e PIB nog volledig leverde, gaat PIB 1 na koppeling PIB 2 nog maar voor de helft van de vraag in huis leveren en de andere helft komt van het net.
Indien ik PIB 2 handmatig weer uitzet, is het weer goed en levert PIB 1 weer volledig en blijft stroomtotaal op 0.
Nu beide batterijen aan. Wacht nog even af op synchronisatie PIB 2.
- PIB 2 gesynchroniseert. Probleem blijft.
- PIB 1 uitgeschakeld om PIB 2 alleen te laten werken. Ging eerst mooi ontladen, naar 0 op stroomtotaal, maar ging ineens op inactief, sputterde een beetje (ventilator startte op en stopte weer (tot 3 keer toe) en ging weer ontladen en stroomtotaal werd opnieuw NOM. PIB 1 weer terug bij ingeschakeld, deze bleef inactief (want PIB 2 was bezig met ontladen) en stroomtotaal bleef 0. Nu een paar minuten later gaat PIB 1 weer ontladen en PIB 2 wordt inactief en er wordt weer 75 Watt constant uit het net getrokken en de andere ca. helft komt van PIB 1.
Ofwel, het ging even goed, maar na omschakeling toch weer niet. Het is heel erg alsof ze met elkaar in conflict zitten. Het werkt gewoon ineens niet meer samen.
Ik hoop dat @HomeWizard_NL meeleest. Ik kan hier niks mee. Is er een defect?
Ik blijf onderzoeken…
- PIB 2 staat nu weer alleen aan en stroomtotaal is weer 0.
PIB 2 gaat uit en ga PIB 3 toevoegen.
- PIB 3 toegevoegd en aan het synchroniseren (staat nu ook alleen aan).
(bij de vraag of ik ook apparaten heb die stroom leveren via een stekker nu “ja, dat heb ik” ingedrukt. Deed altijd nee, omdat er ook staat als voorbeeld zonnepanelen met een stekker of thuisbatterijen van een ander merk, maar zelf in de veronderstelling dat dat niet uitmaakt. Nu dus wel ja ingedrukt, maar mijn hoofd zegt dat het enkel een waarschuwing is en geen effect heeft op de (meerdere) PIB’s van HW).
- PIB 3 alleen aan nu en stroomtotaal blijft/gaat naar 0.
- PIB 3 even heel kort inactief, maar nu weer ontladen.
- PIB 1 erbij aangezet. PIB 3 blijft ontladen en stroomtotaal blijft voorlopig 0.
- Vraag in huis blijft de hele tijd redelijk constant rond de 160W. P1-connectie problemen nog niet gezien, dus dat is positief! Veiligheidsrestrictie ook steeds aan gelaten.
- Airco aangezet (totale vraag in huis rond de 700W) om PIB 3 iets sneller leeg te trekken, om PIB 1 te gaan triggeren het over te gaan nemen, als PIB 3 een lager laadpercentage heeft dan PIB 1. Kijken of dat goed gaat. Met PIB 1 en PIB 2 ging dat niet goed. Stroomtotaal blijft nu nog mooi 0, na het aanzetten van de airco. Curve gaat mooi mee met de vraag.
- PIB 3 naar 74% gezakt en PIB 1 (87%) heeft het overgenomen van PIB 3. Stroomtotaal na een korte netafname van een paar seconden weer mooi op 0.
- PIB 4 (94%) toevoegen nu.
- Synchroniseren PIB 4. PIB 1 blijft ontladen en stroomtotaal blijft 0. Ik verwacht later omschakeling naar ontladen met PIB 4 (PIB 1 is nog 82%).
- PIB 4 heeft het overgenomen van PIB 1 (74%) en stroomtotaal momenteel niet helemaal 0, maar schommelt rond de 10-20 Watt. Daar doe ik het voor nu voor. Dat is prima dus.
Ik laat PIB 2 voor vannacht even uit en kijk morgen weer verder. Airco gaat weer uit, dus stroomvraag rest van de nacht weer rond de 150 Watt constant.
Voorlopige conclusie:
Ik hoop serieus niet dat de vraag of ik andere apparaten heb met een stekker (van een ander merk) waar ik in eerste instantie steeds nee antwoorde de fout is die ik steeds maakte. Mocht dat wel zo zijn, dan heb ik de vraag verkeerd geïnterpreteerd. Als ik morgen of later PIB 2 erbij inschakel en het geeft weer problemen, dan verdenk ik toch heel erg PIB 2. Maar dat gaan we later merken.
- De volgende dag:
PIB’s 1, 3 en 4 hebben gefunctioneerd naar behoren. Heel de nacht NOM en na weer opladen vanochtend zijn ze weer inactief gegaan en stroomverbruik is ook weer volledig 0. Dus dat werkt perfect. PIB 2 dus nog niet bijgeschakeld, dus PIB 2 is erg verdacht dat ie niet goed z’n werk doet i.c.m. de andere PIB’s. PIB 2 solo leek dus wel goed te gaan.
[Afbeelding]
(Let niet op de curve van het laadpercentage, dat is vanwege het aan/uitzetten van de PIB’s).
- PIB 2 ingeschakeld. Nu alle 4 aan. PIB 2 was 94%, dus nu aan het laden op zonneopwek. Andere 3 PIB’s inactief. Opladen PIB 2 met wisselende vermogens van grofweg 300-400 Watt. Heb niet echt gelet hoe de andere PIB’s laadden, maar kan me herinneren dat dat eerder met een vlakke lijn ging, afbouwend naar 120 Watt steady op de laatste procent.
[Afbeelding]
- PIB 2 volgens app en op batterij zelf (ledstrip wit) op inactief gegaan, maar blijft vermogen vragen. Na uitschakelen, gaat de stroomvraag batterijen weer gelijk op 0.
[Afbeelding]
-edit- kleine update nog, PIB 4 bleef toch ook nog op 7 Watt constant steken.
-einde updates-
Goede service weer van Homewizard!
Vanmiddag ook de update uitgevoerd op alle 4 de PIB's.
Waar ik voorheen (vaak na 1e switch naar andere PIB) verbruik had tussen ruwweg 6 tot 15Watt in de nacht (links op de "sluipverbruik tracker"), leveren de PIB's nu constant zo'n 12-14Watt terug (rechts op de "sluipverbruik tracker).
Het gedrag verandert dus wel maar of het beter is?
Waar ik voorheen (vaak na 1e switch naar andere PIB) verbruik had tussen ruwweg 6 tot 15Watt in de nacht (links op de "sluipverbruik tracker"), leveren de PIB's nu constant zo'n 12-14Watt terug (rechts op de "sluipverbruik tracker).
Het gedrag verandert dus wel maar of het beter is?
[ Voor 15% gewijzigd door BlueTooth76 op 30-07-2025 23:05 ]
2x SE8K | 68x Talesun 300Wp | 16 oost, 16 west, 25 zuid, 11 noord | 20.400Wp | pvoutput.org | Mitsubishi Zubadan 14kW @ 50% vermogen
Verwijderd
Juist, net ondanks nieuwste firmware toch nog verbindingsproblemen met de P1 meter.
Nu de switch waar de AP op zit direct op de TP ER605 router aangesloten op één van de LAN poorten. (Zat nog een switch tussen als hoofd switch) Dus eigenlijk is de router nu ook de hoofd switch. Met daar onder een switchen in meterkast, kantoor, TV. Afwachten weer wat er gebeurt…
Nu de switch waar de AP op zit direct op de TP ER605 router aangesloten op één van de LAN poorten. (Zat nog een switch tussen als hoofd switch) Dus eigenlijk is de router nu ook de hoofd switch. Met daar onder een switchen in meterkast, kantoor, TV. Afwachten weer wat er gebeurt…
Je maakt wel een apenkooi van met al die switchen. Onnodig ingewikkeld.Verwijderd schreef op donderdag 31 juli 2025 @ 01:48:
Juist, net ondanks nieuwste firmware toch nog verbindingsproblemen met de P1 meter.
Nu de switch waar de AP op zit direct op de TP ER605 router aangesloten op één van de LAN poorten. (Zat nog een switch tussen als hoofd switch) Dus eigenlijk is de router nu ook de hoofd switch. Met daar onder een switchen in meterkast, kantoor, TV. Afwachten weer wat er gebeurt…
Homey, Homewizard battery 2x, 9 zonnepanelen 3100W piek, power SolarEdge omvormer ,Airco als verwarming, IPad, Iphone
er zijn wat offtopic berichten en te lange zijdiscussies verwijderd
Wise enough to play the fool
Beta testen zijn afgesloten. Batterij firmware is voor iedereen te downloaden. LET OP : Hier zit niet een verbeterde Nom regeling in zoals eerder aangegeven.
Denk in kansen, niet in problemen. Homewizard Plug-In Battery 5.4 kWh. Zendure 2400 AC 17.2 kWh. Testen Accumate 4.8 kWh Plug-In Battery. 3330 Wp zonnepanelen. EV 77 kWh. Peblar Business Laadpaal.
Het moet wel een bar goedkope (en/of zwaar overbelaste) switch zijn als die packet loss veroorzaakt.Verwijderd schreef op donderdag 31 juli 2025 @ 01:48:
Juist, net ondanks nieuwste firmware toch nog verbindingsproblemen met de P1 meter.
Nu de switch waar de AP op zit direct op de TP ER605 router aangesloten op één van de LAN poorten. (Zat nog een switch tussen als hoofd switch) Dus eigenlijk is de router nu ook de hoofd switch. Met daar onder een switchen in meterkast, kantoor, TV. Afwachten weer wat er gebeurt…
Hetzelfde geldt voor Ethernet bekabeling zelf, een (afgeschermde) kwaliteitskabel zal geen problemen veroorzaken. Tenzij de kabel beschadigd is of connectoren slecht afgemonteerd zijn bijvoorbeeld.
Wifi is vele malen gevoeliger voor interferentie, ik zou het daar zoeken.
Fun while it lasted: World Community Grid!
Mijn batterijen werken wel prima momenteel, if it aint broken why update... had liever geen automatische updates. Wacht liever enige tijd af.Devke schreef op donderdag 31 juli 2025 @ 10:04:
Beta testen zijn afgesloten. Batterij firmware is voor iedereen te downloaden. LET OP : Hier zit niet een verbeterde Nom regeling in zoals eerder aangegeven.
[Afbeelding]
Leverings ‘update’ in de mail
Over de levering van jouw Plug-In Battery.
Een tijdje geleden lieten we je weten dat de levering van je Plug-In Battery wat vertraging had. Sindsdien bleef het stil van onze kant, dus hierbij even een korte update.
We hebben op dit moment geen spannend nieuws, maar we vinden het belangrijk om je tussendoor op de hoogte te houden. Jouw levering stond gepland voor juli, met een vertraging van 4 tot 6 weken. Dat betekent dat we nu leveren vanaf half augustus tot uiterlijk half september.
We zouden je graag een exacte leverdatum geven, maar zijn daarbij afhankelijk van productie, logistiek en onze (verzend)partners. Je hoort van ons twee weken voordat jouw thuisbatterij verzonden wordt.
Dank je wel voor je geduld en vertrouwen.
Over de levering van jouw Plug-In Battery.
Een tijdje geleden lieten we je weten dat de levering van je Plug-In Battery wat vertraging had. Sindsdien bleef het stil van onze kant, dus hierbij even een korte update.
We hebben op dit moment geen spannend nieuws, maar we vinden het belangrijk om je tussendoor op de hoogte te houden. Jouw levering stond gepland voor juli, met een vertraging van 4 tot 6 weken. Dat betekent dat we nu leveren vanaf half augustus tot uiterlijk half september.
We zouden je graag een exacte leverdatum geven, maar zijn daarbij afhankelijk van productie, logistiek en onze (verzend)partners. Je hoort van ons twee weken voordat jouw thuisbatterij verzonden wordt.
Dank je wel voor je geduld en vertrouwen.
Goedemorgen tweakers,
Ik heb een vraag aangaande Home Assistant.
Heb het nu een tijdje draaien op oude RP3 maar zie over de nacht in de home wizard app soms pieken verbruik en pieken in terugleveren.
Nu kijk in in home assistant naar de p1 meter geschiedenis van afgelopen nacht tot aan nu, dan zie je idd dat het vermogen in mijn huis redelijk instabiel is lijkt het. Hebben meerdere van jullie een zenuwachtig verbruik in huis?
Nou weet ik dat de quooker ook best zenuwachtig is met aan en uit gaan. Weet iemand of dit normaal gedrag is? Of ben ik nu aan het muggenziften.
Misschien zie ik het verkeerd hoor dat kan ook. 🤗
Sorry merk nu pas dat ik verkeerd toppic zit. 🙁
:strip_exif()/f/image/SAGnij24GG9IxH2bebuqbwEA.jpg?f=fotoalbum_large)
Ik heb een vraag aangaande Home Assistant.
Heb het nu een tijdje draaien op oude RP3 maar zie over de nacht in de home wizard app soms pieken verbruik en pieken in terugleveren.
Nu kijk in in home assistant naar de p1 meter geschiedenis van afgelopen nacht tot aan nu, dan zie je idd dat het vermogen in mijn huis redelijk instabiel is lijkt het. Hebben meerdere van jullie een zenuwachtig verbruik in huis?
Nou weet ik dat de quooker ook best zenuwachtig is met aan en uit gaan. Weet iemand of dit normaal gedrag is? Of ben ik nu aan het muggenziften.
Misschien zie ik het verkeerd hoor dat kan ook. 🤗
Sorry merk nu pas dat ik verkeerd toppic zit. 🙁
:strip_exif()/f/image/SAGnij24GG9IxH2bebuqbwEA.jpg?f=fotoalbum_large)
En deze is vanmorgen prima geleverd met 82 cycli op de teller en 182,87 kWh export en 255,93 kWh import. Kwam aan met 49% lading. Nu op een aparte groep dus kan nu ook met 1600W laden en ontladen.TeCuMSeH schreef op dinsdag 29 juli 2025 @ 22:53:
[...]
Ik ben benieuwd, deze keer wel 1 kunnen bestellen.
Home Assistant, Homewizard Plug-In Battery 5.4 kWh. 4980 Wp zonnepanelen Azimuth 102, Tilt 30.
Wat laat jouw p1 grafiek zien. Het is handiger deze ook mee te sturenONM schreef op donderdag 31 juli 2025 @ 10:55:
Mijn 3 batterijen heb ik niet vrijgeschakeld maar heb zowaar een piek in het leveren vanuit de batterij van 855 watt
[Afbeelding]
[ Voor 4% gewijzigd door GL007 op 31-07-2025 11:12 ]
Homey, Homewizard battery 2x, 9 zonnepanelen 3100W piek, power SolarEdge omvormer ,Airco als verwarming, IPad, Iphone
Hier binnengekomen met 86 laadcycli. Op het moment ook aan het laden.TeCuMSeH schreef op donderdag 31 juli 2025 @ 10:57:
[...]
En deze is vanmorgen prima geleverd met 82 cycli op de teller en 182,87 kWh export en 255,93 kWh import. Kwam aan met 49% lading. Nu op een aparte groep dus kan nu ook met 1600W laden en ontladen.
Ja dit is normaal, de batterijen zijn altijd reactief. Ze kunnen pas reageren op vermogensvraag nádat de slimme meter die registreert. Dat betekent dat bij dit soort pieken, er initieel altijd even vermogen vanaf het net komt voordat de batterij gaat compenseren.Daniel28 schreef op donderdag 31 juli 2025 @ 10:36:
Goedemorgen tweakers,
Ik heb een vraag aangaande Home Assistant.
Heb het nu een tijdje draaien op oude RP3 maar zie over de nacht in de home wizard app soms pieken verbruik en pieken in terugleveren.
Nu kijk in in home assistant naar de p1 meter geschiedenis van afgelopen nacht tot aan nu, dan zie je idd dat het vermogen in mijn huis redelijk instabiel is lijkt het. Hebben meerdere van jullie een zenuwachtig verbruik in huis?
Nou weet ik dat de quooker ook best zenuwachtig is met aan en uit gaan. Weet iemand of dit normaal gedrag is? Of ben ik nu aan het muggenziften.
Misschien zie ik het verkeerd hoor dat kan ook. 🤗
Sorry merk nu pas dat ik verkeerd toppic zit. 🙁
[Afbeelding]
[Afbeelding]
Schakelt de belasting uit, dan hetzelfde verhaal. De batterij kan daarop pas reageren wanneer de meter het registreert, en er zal dan eenzelfde piek de andere kant (lees: het net) op gaan.
Met een quooker zul je inderdaad dit soort pieken zien, maar op het totaal zal het om weinig energie gaan.
Dit is al bijna een week een onderwerp van discussie, het helpt als je de thread leest voor je een vraag stelt.Daniel28 schreef op donderdag 31 juli 2025 @ 10:36:
Goedemorgen tweakers,
Ik heb een vraag aangaande Home Assistant.
Heb het nu een tijdje draaien op oude RP3 maar zie over de nacht in de home wizard app soms pieken verbruik en pieken in terugleveren.
Nu kijk in in home assistant naar de p1 meter geschiedenis van afgelopen nacht tot aan nu, dan zie je idd dat het vermogen in mijn huis redelijk instabiel is lijkt het. Hebben meerdere van jullie een zenuwachtig verbruik in huis?
Nou weet ik dat de quooker ook best zenuwachtig is met aan en uit gaan. Weet iemand of dit normaal gedrag is? Of ben ik nu aan het muggenziften.
Misschien zie ik het verkeerd hoor dat kan ook. 🤗
Sorry merk nu pas dat ik verkeerd toppic zit. 🙁
[Afbeelding]
[Afbeelding]
Maar in het kort. Sinds de laatste update van de batterij software is de NOM regeling van slag. Dit is bekend bij HW en ze zijn aan het zoeken wat er mis is en zullen dat met een fix komen.
Verwijderd
De WiFi ben ik een beetje uitgezocht. Het Homewizard spul heeft een eigen AP gekregen. Een oude Apple AirPort. Werkt op kanaal 6 de buren zitten meestal op 1 of 11. Mijn Zigbee spul zit daar tussen op Zigbee kanaal 15 & 20. Plus 1.0216 zou een WiFi dingetje opgelost moeten hebben.scorpionv schreef op donderdag 31 juli 2025 @ 10:06:
[...]
Het moet wel een bar goedkope (en/of zwaar overbelaste) switch zijn als die packet loss veroorzaakt.
Hetzelfde geldt voor Ethernet bekabeling zelf, een (afgeschermde) kwaliteitskabel zal geen problemen veroorzaken. Tenzij de kabel beschadigd is of connectoren slecht afgemonteerd zijn bijvoorbeeld.
Wifi is vele malen gevoeliger voor interferentie, ik zou het daar zoeken.
Waarom een hele kerstboom aan switches? Jaren ‘60 hok. Telefoon, kabel, en glas (wachten op stroom in verdeelhok 🙄) komt in de woonkamer binnen. Dus je zal begrijpen dat ik hier geen hele bossen kabel ga trekken naar één mooie 24 poorten switch.
Probleem was nu ook niet zo spannend. Ik liep langs, en beide batterijen waren wit, waar je minstens één groen zou verwachten. Op het moment dat ik in de app kijk wat gebeurt er was één batterij de verbinding kwijt. Op het moment dat ik in de meterkast ga kijken kwam alles weer online. Het herstelde zichzelf dus. Daar lig ik op zich niet wakker van, maar komt ergens vandaan. De meterkast switch kon ik omprikken naar direct op de router. Dat is alvast één schakel minder. Op het moment dat ik de kabel tussen de switchen los haal gingen de batterijen stand-by.
Is het Homewizard spul het IP adres kwijt zodra de verbinding naar de router weg valt? Geen idee, zo goed is mijn kennis van netwerken niet. Hoe dan ook, één switch er tussen uit moet weer iets betrouwbaarder werken.
Ik ga zo de reeds bestelde Homewizard voeding op de P1 splitter zetten. Want de huidige blijft ook nog een vraag. Moet ik eerst even een ander stekkerblok hebben. (Gaten tekort)
IP adres blijft hetzelfde normaliter (vaak zit er een lease op van 8 dagen voordat die het IP "los laat" voor dat apparaat) daarna kan je eventueel een andere krijgen (zeker als het apparaart tijdje offline is geweest). Tenzij je natuurlijk een reservering hebt gemaakt voor dat apparaat.
Ik heb mijn IOT apparaten op een aparte SSID zitten met enkel 2.4ghz enabled.
Batterij nu 94% bereik en P1 74%. (beide net herstart).
Ik heb mijn IOT apparaten op een aparte SSID zitten met enkel 2.4ghz enabled.
Batterij nu 94% bereik en P1 74%. (beide net herstart).
Zonet mijn vervangende batterij gekregen. De software werd automatisch geupdate naar 1.0217. Wat me opvalt is dat max opladen naar 1600 W is gegaan, dat was toch 800? Veiligheidsrestrictie uitzetten en weer aan maakt geen verschil. Met uit gaat hij naar 1600/1600, met aan weer terug naar 1600/800.
Agree to disagree... | Sort that one out!
Dit is een bekende bug, de P1 Meter denkt dat de oude batterij nog aanwezig is. Als je de P1 Meter herstart moet dit weer goed staan. Werken we aan!Adagio schreef op donderdag 31 juli 2025 @ 11:39:
Zonet mijn vervangende batterij gekregen. De software werd automatisch geupdate naar 1.0217. Wat me opvalt is dat max opladen naar 1600 W is gegaan, dat was toch 800? Veiligheidsrestrictie uitzetten en weer aan maakt geen verschil. Met uit gaat hij naar 1600/1600, met aan weer terug naar 1600/800.
Embedded Software Developer @ HomeWizard | Doet soms wat voor Home Assistant
GL007 schreef op donderdag 31 juli 2025 @ 11:01:
[...]
Wat laat jouw p1 grafiek zien. Het is handiger deze ook mee te sturen
/f/image/lDrGaipTUF0Iwj4AfjUxiEIh.png?f=fotoalbum_large)
Ik heb op batterij 1 een socket gezet en daar ik dat deze constant meer dan 800 levert. Het is niet veel ( 800-810) maar toch
Haha klinkt bekend, ik heb ook exact 1 PVC buis met Ethernet kabel in heel m'n huis liggen. Dus het wordt al heel snel alles op Wifi, of meerdere switches gebruiken (en daar is ook niks mis mee, switches werken wel). Het kost alleen wat meer sluipverbruik al die elektronica die continu draait.Verwijderd schreef op donderdag 31 juli 2025 @ 11:24:
[...]
De WiFi ben ik een beetje uitgezocht. Het Homewizard spul heeft een eigen AP gekregen. Een oude Apple AirPort. Werkt op kanaal 6 de buren zitten meestal op 1 of 11. Mijn Zigbee spul zit daar tussen op Zigbee kanaal 15 & 20. Plus 1.0216 zou een WiFi dingetje opgelost moeten hebben.
Waarom een hele kerstboom aan switches? Jaren ‘60 hok. Telefoon, kabel, en glas (wachten op stroom in verdeelhok 🙄) komt in de woonkamer binnen. Dus je zal begrijpen dat ik hier geen hele bossen kabel ga trekken naar één mooie 24 poorten switch.
Probleem was nu ook niet zo spannend. Ik liep langs, en beide batterijen waren wit, waar je minstens één groen zou verwachten. Op het moment dat ik in de app kijk wat gebeurt er was één batterij de verbinding kwijt. Op het moment dat ik in de meterkast ga kijken kwam alles weer online. Het herstelde zichzelf dus. Daar lig ik op zich niet wakker van, maar komt ergens vandaan. De meterkast switch kon ik omprikken naar direct op de router. Dat is alvast één schakel minder. Op het moment dat ik de kabel tussen de switchen los haal gingen de batterijen stand-by.
Is het Homewizard spul het IP adres kwijt zodra de verbinding naar de router weg valt? Geen idee, zo goed is mijn kennis van netwerken niet. Hoe dan ook, één switch er tussen uit moet weer iets betrouwbaarder werken.![]()
Ik ga zo de reeds bestelde Homewizard voeding op de P1 splitter zetten. Want de huidige blijft ook nog een vraag. Moet ik eerst even een ander stekkerblok hebben. (Gaten tekort)
Het HomeWizard spul heeft nog een slag te maken qua Wifi stabiliteit. Wellicht is die slag ook al deels gemaakt, want na de problemen met de HomeWizard cloud heb ik zelf geen last meer gehad.
Overigens is het gebrek aan geavanceerde troubleshooting met error codes een deel van het probleem. Dat is naar mijn bescheiden mening ondermaats voor een duur connected massaproduct. De error codes die er zijn zijn geheim, en er is ook geen historie terug te kijken voor de gebruiker. Hoe moet ik dan als gebruiker weten dat de PiB even z'n verbinding is kwijt geweest, en welke verbinding (P1, internet, cloud) was dat? Met het huidig zelfherstellend vermogen van de PiB wil je uitsluiten dat je zelf het probleem veroorzaakt.
Nog verder uitzoomend zou het me niet eens boeien dat er even een probleem is geweest, als de PiB maar zelfherstellend of interactief (bijvoorbeeld door middel van push-meldingen) genoeg zou zijn.
Fun while it lasted: World Community Grid!
Je heb grote belasting pieken ‘s nachts op het net.ONM schreef op donderdag 31 juli 2025 @ 11:47:
[...]
[Afbeelding]
Ik heb op batterij 1 een socket gezet en daar ik dat deze constant meer dan 800 levert. Het is niet veel ( 800-810) maar toch
Homey, Homewizard battery 2x, 9 zonnepanelen 3100W piek, power SolarEdge omvormer ,Airco als verwarming, IPad, Iphone
Verwijderd
Het herstelde zichzelf. En was ik niet toevallig langs gelopen (Het staat in de keuken) had ik er ook niks van gemerkt. In de grafieken valt het niet eens op. Dus in dat opzicht is er niks aan de hand. De vorige keren moest ik echt een handeling doen. Zo eerst maar eens de Homewizard voeding er op.scorpionv schreef op donderdag 31 juli 2025 @ 11:55:
[...]
Haha klinkt bekend, ik heb ook exact 1 PVC buis met Ethernet kabel in heel m'n huis liggen. Dus het wordt al heel snel alles op Wifi, of meerdere switches gebruiken (en daar is ook niks mis mee, switches werken wel). Het kost alleen wat meer sluipverbruik al die elektronica die continu draait.
Het HomeWizard spul heeft nog een slag te maken qua Wifi stabiliteit. Wellicht is die slag ook al deels gemaakt, want na de problemen met de HomeWizard cloud heb ik zelf geen last meer gehad.
Overigens is het gebrek aan geavanceerde troubleshooting met error codes een deel van het probleem. Dat is naar mijn bescheiden mening ondermaats voor een duur connected massaproduct. De error codes die er zijn zijn geheim, en er is ook geen historie terug te kijken voor de gebruiker. Hoe moet ik dan als gebruiker weten dat de PiB even z'n verbinding is kwijt geweest, en welke verbinding (P1, internet, cloud) was dat? Met het huidig zelfherstellend vermogen van de PiB wil je uitsluiten dat je zelf het probleem veroorzaakt.
Nog verder uitzoomend zou het me niet eens boeien dat er even een probleem is geweest, als de PiB maar zelfherstellend of interactief (bijvoorbeeld door middel van push-meldingen) genoeg zou zijn.
Wow, 0,0 kWh import over 24 uur... dat doen niet veel PiB's je na
Ik heb een kapotte batterij die omgewisseld gaat worden. Ik wil eigenlijk de data van de oude batterij in de app houden. Als ik de batterij verwijder wordt ook de data verwijderd.
Kan het kwaad om de oude batterij gewoon in de app te houden? De SOC lijn zal dan niet kloppen, maar dat is alles toch?
Kan het kwaad om de oude batterij gewoon in de app te houden? De SOC lijn zal dan niet kloppen, maar dat is alles toch?
I hear voices in my head, they counsel me, they understand.
Let op:
Dit topic gaat specifiek over de HomeWizard Plug-in Battery.
Andere batterijen kan je vergelijken in Het grote plug-and-play thuisaccu's met een stekker topic en voor vragen over de meterkast, huisinstallatie, etc. kan je terecht in bijv.: Het grote topic voor Elektra huisinstallaties - Deel 3.
Voor vragen over hoeveel accu's je per groep kunt aansluiten, of hoe je dit unlocked: Lees de topicstart, gebruik de zoekfunctie of kijk in het eerste topic: Het HomeWizard Plug-In Battery topic. Bepaal daarna of je vraag specifiek voor de HW Plug-in battery is (hier stellen) of beter in het algemene Elektra huisinstallaties topic past.
Voor de andere HomeWizard producten kan je terecht in: HomeWizard algemeen (Energy, watermeter en meer) #2
Dit topic gaat specifiek over de HomeWizard Plug-in Battery.
Andere batterijen kan je vergelijken in Het grote plug-and-play thuisaccu's met een stekker topic en voor vragen over de meterkast, huisinstallatie, etc. kan je terecht in bijv.: Het grote topic voor Elektra huisinstallaties - Deel 3.
Voor vragen over hoeveel accu's je per groep kunt aansluiten, of hoe je dit unlocked: Lees de topicstart, gebruik de zoekfunctie of kijk in het eerste topic: Het HomeWizard Plug-In Battery topic. Bepaal daarna of je vraag specifiek voor de HW Plug-in battery is (hier stellen) of beter in het algemene Elektra huisinstallaties topic past.
Voor de andere HomeWizard producten kan je terecht in: HomeWizard algemeen (Energy, watermeter en meer) #2
:strip_exif()/f/image/PXghx2c9GfKUAR3cArIfe3Vc.jpg?f=fotoalbum_large)
:strip_exif()/f/image/FsNsr0XCZbyDkCr82X7TqDTu.jpg?f=fotoalbum_large)
/f/image/oyHi0sbCNZLwF91G1Mo5fbu9.png?f=fotoalbum_large)
/f/image/eqoTSvPXLefpazJ3HadLy8TF.png?f=fotoalbum_large)