Ja, dit was via WiFi op een iPhone 😉TFHfony schreef op zaterdag 13 december 2025 @ 18:37:
[...]
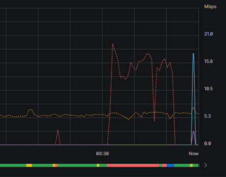
Mooie snelheden, maar je bufferbloat is wel flink!
[Afbeelding]
In de nacht vroeg wakker geworden, alvast aan het werk, blijkt Odido te klapperen. Was al vaker in de avond, maar kansloos zeg. DNS was al gewijzigd. Nu moet ik dus uitzoeken waarom dit gebeurd, zucht.
Edit: navigeren naar je modem als je zit te roamen via je mobiel, zou dat magisch ook werken
Ik kijk er wel later naar. Net als deze: "Heb je een Huawei modem of een Zyxel modem in combinatie met een Media Converter? Dan kan het helpen om ook de Media Converter van de stroom te halen." Die had ik nog niet gedaan...
Odido prijst zichzelf wel de markt uit met alle indexaties. KPN is 6,- / maand duurder, maar met de 2-jarige aanbieding is het over 2 jaar verdeeld 81 euro duurder. Dat is 3,40 / maand. En dan heb ik geen klapperend internet (aangenomen dat het aan Odido ligt uiteraard).
Edit: navigeren naar je modem als je zit te roamen via je mobiel, zou dat magisch ook werken
Odido prijst zichzelf wel de markt uit met alle indexaties. KPN is 6,- / maand duurder, maar met de 2-jarige aanbieding is het over 2 jaar verdeeld 81 euro duurder. Dat is 3,40 / maand. En dan heb ik geen klapperend internet (aangenomen dat het aan Odido ligt uiteraard).
[ Voor 66% gewijzigd door Motrax op 15-12-2025 04:27 ]
☻/
/▌
/ \ Analyseert | Modelleert | Valideert | Solliciteert | Generaliseert | Procrastineert | Epibreert |
Beetje appels met peren vergelijken, want als je bij Odido verlengt, dan krijg je ook een korting die je dan in je rekensom moet meenemen, en hier werkt mijn 400/400 verbinding trouwens prima met OdidoMotrax schreef op maandag 15 december 2025 @ 04:07:
Odido prijst zichzelf wel de markt uit met alle indexaties. KPN is 6,- / maand duurder, maar met de 2-jarige aanbieding is het over 2 jaar verdeeld 81 euro duurder. Dat is 3,40 / maand. En dan heb ik geen klapperend internet (aangenomen dat het aan Odido ligt uiteraard).
Vandaag gaat mijn KPN glasvezel abonnement over naar Odido, staat tussen 12.00 en 15.00 een afspraak gepland met Guidion om de boel aan te sluiten. Wel beetje matig dat KPN dan dus om 07:00 de verbinding verbreekt in een soort malicious compliance waardoor ik de hele dag zonder internet zit... Behalve dat Odido hier via het KPN netwerk gaat en de WAN settings van Odido nu al werken over de NTU van KPN
Voordeel van je eigen apparatuur
Voordeel van je eigen apparatuur
Dat laatste scheelt dan.BitBakker schreef op maandag 15 december 2025 @ 07:47:
Vandaag gaat mijn KPN glasvezel abonnement over naar Odido, staat tussen 12.00 en 15.00 een afspraak gepland met Guidion om de boel aan te sluiten. Wel beetje matig dat KPN dan dus om 07:00 de verbinding verbreekt in een soort malicious compliance waardoor ik de hele dag zonder internet zit... Behalve dat Odido hier via het KPN netwerk gaat en de WAN settings van Odido nu al werken over de NTU van KPN![]()
Voordeel van je eigen apparatuur
Hier overgegaan in oktober van KPN naar Odido via KPN netwerk maar daar ging het licht pas uit toen de monteur in aan het einde van de straat wat stekkers om had geplugt. Heb je gebruik gemaakt van de overstapservice want dit zou helemaal niet moeten kunnen toch?
Ja, via Odido de overstap laten doen. Ik vond dit zelf ook heel wonderlijk, maar het verbaasd mij van een partij als KPN dan ook weer niet. Had daar een jaarcontract, waar ze dan wel "inflatiecorrecties" gingen toepassen... Gaat niet goed met Nederland als we in 6 maanden tijd 5% inflatie hadden.Holzschuh schreef op maandag 15 december 2025 @ 07:53:
[...]
Dat laatste scheelt dan.
Hier overgegaan in oktober van KPN naar Odido via KPN netwerk maar daar ging het licht pas uit toen de monteur in aan het einde van de straat wat stekkers om had geplugt. Heb je gebruik gemaakt van de overstapservice want dit zou helemaal niet moeten kunnen toch?
[ Voor 21% gewijzigd door BitBakker op 15-12-2025 08:08 ]
Dus je zit niet de hele dag zonder internet?BitBakker schreef op maandag 15 december 2025 @ 07:47:
Vandaag gaat mijn KPN glasvezel abonnement over naar Odido, staat tussen 12.00 en 15.00 een afspraak gepland met Guidion om de boel aan te sluiten. Wel beetje matig dat KPN dan dus om 07:00 de verbinding verbreekt in een soort malicious compliance waardoor ik de hele dag zonder internet zit... Behalve dat Odido hier via het KPN netwerk gaat en de WAN settings van Odido nu al werken over de NTU van KPN![]()
Voordeel van je eigen apparatuur
Klopt! Heb nu via de glasvezel "modem" van KPN internet via OdidoDjoeC schreef op maandag 15 december 2025 @ 10:26:
[...]
Dus je zit niet de hele dag zonder internet?
O, KPN box schakelt automatisch tussen providers? Die kende ik nog niet..... Ik heb zelf een Fritz en daar hoef ik bij afsluiten van de 1 alleen de ander als nieuwe provider te kiezen. Als ik in de buurt ben dus 5 minuten zonder internetBitBakker schreef op maandag 15 december 2025 @ 10:36:
[...]
Klopt! Heb nu via de glasvezel "modem" van KPN internet via Odido
Ik vermoed eerder dat @BitBakker de KPN ONT / Mediaconverter bedoelt met 'modem'?DjoeC schreef op maandag 15 december 2025 @ 10:39:
[...]
O, KPN box schakelt automatisch tussen providers? Die kende ik nog niet..... Ik heb zelf een Fritz en daar hoef ik bij afsluiten van de 1 alleen de ander als nieuwe provider te kiezen. Als ik in de buurt ben dus 5 minuten zonder internet
Met modem bedoelt hij de ONT, wat praktisch gezien ook wel beetje klopt..Sende115 schreef op maandag 15 december 2025 @ 10:41:
[...]
Ik vermoed eerder dat @BitBakker de KPN ONT / Mediaconverter bedoelt met 'modem'?
Vanmiddag komt Guidion
https://www.rouwette.com/
Klopt, de KPN ONT hangt aan mijn Ubiquiti UDM SE (en daar gaat nu mijn Odido internet overheen), ik gok dat Guidion straks een ONT van Odido gaat plaatsen ofzo en net als KPN een doosje met een router van Odido achterlaat 'in (onge)bruikleen'. Of zijn die ONT's van de netwerkbeheerder en blijft die van KPN hangen?Economics schreef op maandag 15 december 2025 @ 11:14:
[...]
Met modem bedoelt hij de ONT, wat praktisch gezien ook wel beetje klopt..
[ Voor 6% gewijzigd door BitBakker op 15-12-2025 11:36 ]
De ONT's zjin van netwerk eigenaar als je bent geleverd over KPN WBABitBakker schreef op maandag 15 december 2025 @ 11:35:
[...]
Klopt, de KPN ONT hangt aan mijn Ubiquiti UDM SE (en daar gaat nu mijn Odido internet overheen), ik gok dat Guidion straks een ONT van Odido gaat plaatsen ofzo en net als KPN een doosje met een router van Odido achterlaat 'in (onge)bruikleen'. Of zijn die ONT's van de netwerkbeheerder en blijft die van KPN hangen?
Dat gebeurde bij mij pas toen de monteur hier in huis was, ook rond datzelfde tijdstip, en de monteur op dat moment de KPN verbinding verbrak, het kan dus verschillen. Aangezien ik een BEN mobiel abonnement heb kreeg ik op de dag van overstappen, 24 uur gratis mobiel gebruik aangeboden, mocht ik internet niet even kunnen missenBitBakker schreef op maandag 15 december 2025 @ 07:47:
Vandaag gaat mijn KPN glasvezel abonnement over naar Odido, staat tussen 12.00 en 15.00 een afspraak gepland met Guidion om de boel aan te sluiten. Wel beetje matig dat KPN dan dus om 07:00 de verbinding verbreekt in een soort malicious compliance waardoor ik de hele dag zonder internet zit... Behalve dat Odido hier via het KPN netwerk gaat en de WAN settings van Odido nu al werken over de NTU van KPN![]()
Voordeel van je eigen apparatuur
Testing, one, two ...
Ik kreeg gisteren inderdaad van Odido een SMShardware-lover schreef op maandag 15 december 2025 @ 11:43:
[...]
Dat gebeurde bij mij pas toen de monteur hier in huis was, ook rond datzelfde tijdstip, en de monteur op dat moment de KPN verbinding verbrak, het kan dus verschillen. Aangezien ik een BEN mobiel abonnement heb kreeg ik op de dag van overstappen, 24 uur gratis mobiel gebruik aangeboden, mocht ik internet niet even kunnen missen
Die heb ik alleen nooit gekregen. Misschien komt die later ofzo? Was wel handig geweest vanochtend.Hallo,
Morgen komt de monteur langs voor de installatie van Odido voor Internet + TV. Om te voorkomen dat je tijdelijk geen internet hebt, sturen we je per e-mail een voucher voor mobiel internet.
Tot snel, Odido
Dus het is geen "malicious compliance" maar een bewuste keuze van Odido/Guidion om pas in de middag bij jou langs te komen. Ze weten namelijk heel goed dat de verbinding in de ochtend al omgezet wordt maar om zeker te zijn dat dit ook gebeurd is (kan tot 12:00 uur plaats vinden) wordt er pas in de middag een monteur gestuurd om de boel af te ronden.BitBakker schreef op maandag 15 december 2025 @ 10:36:
[...]
Klopt! Heb nu via de glasvezel "modem" van KPN internet via Odido
Geen ongevraagde verzoeken via DM svp.
Ik kreeg een mail met daarin "morgen..." en daarin zit de voucher code bij mij, met als voorwaarde;BitBakker schreef op maandag 15 december 2025 @ 12:01:
Ik kreeg gisteren inderdaad van Odido een SMS
[...]
Die heb ik alleen nooit gekregen. Misschien komt die later ofzo? Was wel handig geweest vanochtend.
De vouchercode geldt alleen voor abonnees van Odido of Ben.
Testing, one, two ...
Modem onsuccesvol geinstalleerd (1GB abbo)
Snelheden zijn te laag
Direct bij het modem

6m verderop achter een houten wandje

Via Deco M4 wifi
Snelheden zijn te laag
Direct bij het modem

6m verderop achter een houten wandje

Via Deco M4 wifi
https://www.rouwette.com/
En als je een bekabelde test doet? Wat doet dat met de snelheid?Rouwette schreef op maandag 15 december 2025 @ 14:12:
Modem onsuccesvol geinstalleerd (1GB abbo)
Snelheden zijn te laag
Direcht bij het modem
[Afbeelding]
6m verderop achter een houten wandje
[Afbeelding]
Via Deco M4 wifi
[Afbeelding]
Voor Wi-Fi zijn dit gewoon prima snelheden, En zoals @rens-br terecht aangeeft, probeer het eens met een bekabeld device.Rouwette schreef op maandag 15 december 2025 @ 14:12:
Modem onsuccesvol geinstalleerd (1GB abbo)
Snelheden zijn te laag
Direct bij het modem
[Afbeelding]
6m verderop achter een houten wandje
[Afbeelding]
Via Deco M4 wifi
[Afbeelding]
Nou, monteur van Guidion is weer weg. Heeft uit eindelijk niets geïnstalleerd, maar wel een Zyxel router en ONT achtergelaten. Hij zei dat de kans dat KPN hun ONT terugwil vrij klein is omdat hij op huisnummer geregistreerd is en dat als ze hem terug willen ze hem waarschijnlijk op serienummer uitgeschakeld hadden. Mochten ze hem toch terugwillen dan heb ik dus een reserve ONT. Moet ik wel een glasvezel verlengkabeltje aansluiten.
Sowieso nog niks van KPN gehoord over het retourneren van spullen.
Sowieso nog niks van KPN gehoord over het retourneren van spullen.
[ Voor 8% gewijzigd door BitBakker op 15-12-2025 15:42 ]
Geloof me, graag zou ik aan alle requirements voldoen. In mijn mening heb ik dat ooktorretje2012 schreef op zaterdag 13 december 2025 @ 01:48:
[mbr]<knip> beetje flauw, offtopic en op de man. [/mbr]
Als je postcode overeenkomst met de gegevens in de V&A, dan heb je in de komende dagen je inlog gegevens in de inbox, MITS ze natuurlijk overeen komen in de requirements die ik eerder heb gepost voor je.
al deze afgelopen ruim 2 jaar gedaan. Echter vertelde afgelopen Tele2 medewerker dat
volgens hun systemen er niks van mij geregistreerd staat , hoor ik geen enkel woord
van Odido. De TV is nu afgesloten en ik verwacht dus ook per eind january rucksichloss
afgesloten te zijn van het internet. Elke hulp hierbij wordt serieus gewaardeerd en met volle dank aangenomen, want ik gun dit alles zelfs mijn ergste vijanden niet toe ... kafka in het kwadraat
eelcoV
Als het hier over een XGS-PON aansluiting via KPN WBA gaat, dan zit er een foutje in het systeem. Want die ONT behoort inderdaad juist te blijven hangen en jij had geen nieuwe hoeven krijgen. ONT of NT hoeft trouwens nooit terug naar de provider.BitBakker schreef op maandag 15 december 2025 @ 15:04:
Nou, monteur van Guidion is weer weg. Heeft uit eindelijk niets geïnstalleerd, maar wel een Zyxel router en ONT achtergelaten. Hij zei dat de kans dat KPN hun ONT terugwil vrij klein is omdat hij op huisnummer geregistreerd is en dat als ze hem terug willen ze hem waarschijnlijk op serienummer uitgeschakeld hadden. Mochten ze hem toch terugwillen dan heb ik dus een reserve ONT. Moet ik wel een glasvezel verlengkabeltje aansluiten.
Sowieso nog niks van KPN gehoord over het retourneren van spullen.
Geen ongevraagde verzoeken via DM svp.
Hebben mensen hier ervaring met overstappen naar odido over het kpn netwerk? KPN heeft hier glasvezel aangelegd maar ook odido biedt daarover haar diensten aan. Ik zit nu bij ziggo en wil de overstap gaan maken. Als ik een contract wil afsluiten moet ik klaarblijkelijk ook een monteur kiezen. Ik kan het dus niet via een zelfinstallatie doen, terwijl de website zegt: zelf installeren is heel eenvoudig. Is daar een reden voor?
Bij Odido (lees het topic terug): Altijd de monteur laten komen, ook al kun je het mogelijk zelf. Nogmaals: lees vooral het topic terug....FrankoNL schreef op dinsdag 16 december 2025 @ 14:10:
Hebben mensen hier ervaring met overstappen naar odido over het kpn netwerk? KPN heeft hier glasvezel aangelegd maar ook odido biedt daarover haar diensten aan. Ik zit nu bij ziggo en wil de overstap gaan maken. Als ik een contract wil afsluiten moet ik klaarblijkelijk ook een monteur kiezen. Ik kan het dus niet via een zelfinstallatie doen, terwijl de website zegt: zelf installeren is heel eenvoudig. Is daar een reden voor?
O ja, ik heb ervaring (eigen modem) met overstappen en in MIJN situatie - de jouwe kan anders zijn - kwam de monteur, keek in de meterkast en had z'n centjes verdiend.
[ Voor 11% gewijzigd door DjoeC op 16-12-2025 14:14 ]
Heb je dat gele blok tekst gezien voordat je een post doet? Staat ook onderaan de pagina...FrankoNL schreef op dinsdag 16 december 2025 @ 14:10:
Als ik een contract wil afsluiten moet ik klaarblijkelijk ook een monteur kiezen. Ik kan het dus niet via een zelfinstallatie doen, terwijl de website zegt: zelf installeren is heel eenvoudig. Is daar een reden voor?
Yep, op 9 december overgegaan naar Odido van KPN.. Geen overstap service gebruikt. KPN ging op 'zwart' ergens om 03:00 en toen ik wakker werd, modem aangepast (Draytek 3912) en gelijk online.FrankoNL schreef op dinsdag 16 december 2025 @ 14:10:
Hebben mensen hier ervaring met overstappen naar odido over het kpn netwerk? KPN heeft hier glasvezel aangelegd maar ook odido biedt daarover haar diensten aan. Ik zit nu bij ziggo en wil de overstap gaan maken. Als ik een contract wil afsluiten moet ik klaarblijkelijk ook een monteur kiezen. Ik kan het dus niet via een zelfinstallatie doen, terwijl de website zegt: zelf installeren is heel eenvoudig. Is daar een reden voor?
Monteur heeft alleen het TV kastje even langs gebracht en gewacht totdat hij zag dat het werkte. Moet alleen erachter aan bellen omdat volgens de gegeven ik kennelijk een ZyXel heb gekregen maar ... dus niet.
Verder uitstekend, net zo snel/zo niet iets sneller (kan ook perceptie zijn). TV kastje van Odido is een stuk prettiger/sneller dan KPN, al weet ik niet of TV signaal 4K is. Maar hoeft van mij ook niet.
zoals verzocht en na hardhandige *knip : nieuw topic Tele2 Klanten worden door Odido zomaar afgeslotenrens-br schreef op donderdag 11 december 2025 @ 08:19:
[mbr]@eelco_v om jouw probleem en discussie makkelijker te kunnen volgen zou ik je willen vragen om even een los topic aan te maken. Ik zag dat dit al speelde sinds augustus en er inmiddels vele berichten voorbij zijn gekomen. Het is best lastig om het dan allemaal te volgen.[/mbr]
[ Voor 5% gewijzigd door rens-br op 16-12-2025 19:21 ]
eelcoV
Hebben meer mensen last van sporadische storingen met bepaalde site's/diensten? Ik merk dat ik met Helldivers 2 bijv. regelmatig de verbinding verlies/mijn mede spelers de verbinding verliezen.
Heb dit ook wel eens met TeamSpeak die er een halve minuut uitligt of met bepaalde websites die het even niet doen, dit terwijl de rest gewoon blijft werken.
Heb dit ook wel eens met TeamSpeak die er een halve minuut uitligt of met bepaalde websites die het even niet doen, dit terwijl de rest gewoon blijft werken.
AMD Ryzen 7 9800X3D | Corsair H150i Elite LCD | Asus X870E-CREATOR | G.Skill Trident Z F5-7800J3646H16GX2-TZ5RK | Inno3D GeForce RTX 4090 iCHILL X3 | Corsair HX1000i shift | Crucial T700 4TB | Intel Optane P5800X 1.6TB | MP600 NH 8TB | Corsair iCUE 5000T
Gokje, je gebruikt de standaard Zyxel apparatuur? Zo ja, dat is zeer waarschijnlijk je oorzaak. Hoor(de) ik weer mensen over in mijn omgeving, zijn overgeschakeld op eigen apparatuur en sindsdien 0 problemen meer.Gijs007 schreef op dinsdag 16 december 2025 @ 21:51:
Hebben meer mensen last van sporadische storingen met bepaalde site's/diensten? Ik merk dat ik met Helldivers 2 bijv. regelmatig de verbinding verlies/mijn mede spelers de verbinding verliezen.
Heb dit ook wel eens met TeamSpeak die er een halve minuut uitligt of met bepaalde websites die het even niet doen, dit terwijl de rest gewoon blijft werken.
[ Voor 3% gewijzigd door Zorian op 16-12-2025 22:19 ]
Nee, ik gebruik OPNsense. Gebruik wel de media converter van Huawei.Zorian schreef op dinsdag 16 december 2025 @ 22:18:
[...]
Gokje, je gebruikt de standaard Zyxel apparatuur? Zo ja, dat is zeer waarschijnlijk je oorzaak. Hoor(de) ik weer mensen over in mijn omgeving, zijn overgeschakeld op eigen apparatuur en sindsdien 0 problemen meer.
AMD Ryzen 7 9800X3D | Corsair H150i Elite LCD | Asus X870E-CREATOR | G.Skill Trident Z F5-7800J3646H16GX2-TZ5RK | Inno3D GeForce RTX 4090 iCHILL X3 | Corsair HX1000i shift | Crucial T700 4TB | Intel Optane P5800X 1.6TB | MP600 NH 8TB | Corsair iCUE 5000T
Zie je toevallig packet loss of een hogere ping rond de tijden dat je die problemen ervaart?Gijs007 schreef op dinsdag 16 december 2025 @ 23:51:
[...]
Nee, ik gebruik OPNsense. Gebruik wel de media converter van Huawei.
Hier de laatste paar dagen ook veel problemen.Gijs007 schreef op dinsdag 16 december 2025 @ 21:51:
Hebben meer mensen last van sporadische storingen met bepaalde site's/diensten? Ik merk dat ik met Helldivers 2 bijv. regelmatig de verbinding verlies/mijn mede spelers de verbinding verliezen.
Heb dit ook wel eens met TeamSpeak die er een halve minuut uitligt of met bepaalde websites die het even niet doen, dit terwijl de rest gewoon blijft werken.
Time-outs als ik probeer te verbinden vanaf m'n werk, tientallen emails van uptimerobot dat m'n servers er om de 5 a 20 minuten uit liggen.
tracert naar m'n domein en ip 100% loss bij de laatste hop.
Had in het verleden ook problemen met die ellendige Zyxel en m'n Asus router rechtstreeks aangesloten.Zorian schreef op dinsdag 16 december 2025 @ 22:18:
[...]
Gokje, je gebruikt de standaard Zyxel apparatuur? Zo ja, dat is zeer waarschijnlijk je oorzaak. Hoor(de) ik weer mensen over in mijn omgeving, zijn overgeschakeld op eigen apparatuur en sindsdien 0 problemen meer.
Daarna was alles ok. Tot een paar dagen gelee..
Naar aanleiding van een klantonderzoek werd ik gebeld door Odido. Mijn grootste klacht is dat je moet bellen om een lagere prijs te krijgen.
Anyways, dat leidde wel tot korting op een jaarcontract voor glasvezel 100Mb.
Ik heb nu: 458,04
38,17 * 12 = 458,04
Het wordt: 411,12
31,01*6 = 186,06
37,51*6 = 225,06
Dit is ongeveer gelijk aan wat nieuwe klanten krijgen.
Anyways, dat leidde wel tot korting op een jaarcontract voor glasvezel 100Mb.
Ik heb nu: 458,04
38,17 * 12 = 458,04
Het wordt: 411,12
31,01*6 = 186,06
37,51*6 = 225,06
Dit is ongeveer gelijk aan wat nieuwe klanten krijgen.
[ Voor 9% gewijzigd door Kalentum op 17-12-2025 10:48 ]
Wel wat gekke bedragen zijn. Hebben ze de inflatiecorrectie er niet voor je afgehaald?Kalentum schreef op woensdag 17 december 2025 @ 10:48:
Naar aanleiding van een klantonderzoek werd ik gebeld door Odido. Mijn grootste klacht is dat je moet bellen om een lagere prijs te krijgen.
Anyways, dat leidde wel tot korting op een jaarcontract voor glasvezel 100Mb.
Ik heb nu: 458,04
38,17 * 12 = 458,04
Het wordt: 411,12
31,01*6 = 186,06
37,51*6 = 225,06
Dit is ongeveer gelijk aan wat nieuwe klanten krijgen.
In december 2024 betaalde ik 36,99 en in januari 2025 werd dit 38,17 per maand. Lijkt me niet dat de inflatiecorretie er af is.rens-br schreef op woensdag 17 december 2025 @ 11:12:
[...]
Wel wat gekke bedragen zijn. Hebben ze de inflatiecorrectie er niet voor je afgehaald?
Nieuwe klanten betalen 37,50 (eerste 6 maanden 31 euro). Waarom ik 1 cent meer betaal is mij een raadsel.
Vast een gevalletje: "Computer says"....rens-br schreef op woensdag 17 december 2025 @ 11:12:
[...]
Wel wat gekke bedragen zijn. Hebben ze de inflatiecorrectie er niet voor je afgehaald?
Ah, dan hebben ze inderdaad wel de inflatie eraf gehaald. Wel vreemd dat je dan 1 cent meer betaald, maar ach, wel een goede aanbieding..Kalentum schreef op woensdag 17 december 2025 @ 11:22:
[...]
In december 2024 betaalde ik 36,99 en in januari 2025 werd dit 38,17 per maand. Lijkt me niet dat de inflatiecorretie er af is.
Nieuwe klanten betalen 37,50 (eerste 6 maanden 31 euro). Waarom ik 1 cent meer betaal is mij een raadsel.
Inflatie is het gevolg van prijsstijging, niet de input voor prijsstijging. Laten we dit niet normaliseren, want dit namelijk waar bijv. al KPN’s “inflatiecorrecties” toe leiden:
Ik lees hier regelmatig over storingen / haperingen, zodra er een eigen modem/router word gebruikt dat het dan allemaal een stuk beter gaat?
Wij willen weg bij ziggo,
Wat zijn de beste modems/routers om zelf te kopen voor odido glasvezel?
Welke modem/router is gebruiksvriendelijk als er in de toekomst een overstap plaatsvind naar bijvoorbeeld glasvezel van kpn,youfone of budgetthuis?
Wij willen weg bij ziggo,
Wat zijn de beste modems/routers om zelf te kopen voor odido glasvezel?
Welke modem/router is gebruiksvriendelijk als er in de toekomst een overstap plaatsvind naar bijvoorbeeld glasvezel van kpn,youfone of budgetthuis?
Ik heb het ruim een jaar prima uitgehouden met de standaard router die Odido levert. Had er wel een extra access point bij gehuurd van hetzelfde merk en dat werkte eigenlijk best prima. Had verder nooit storingen.
Volgens mij valt dat allemaal wel mee en is de Zyxel prima. Probeer het gewoon met de meegeleverde router, je kunt altijd zelf nog iets aanschaffen als het niet naar je zin werkt. Ik heb een Unifi setup staan, maar puur omdat ik dat ook voordelig kon aanschaffen (en een Tweaker ben). Maar mijn familie heeft gewoon de standaard router staan en werkt prima.joey82 schreef op donderdag 18 december 2025 @ 20:31:
Ik lees hier regelmatig over storingen / haperingen, zodra er een eigen modem/router word gebruikt dat het dan allemaal een stuk beter gaat?
Wij willen weg bij ziggo,
Wat zijn de beste modems/routers om zelf te kopen voor odido glasvezel?
Welke modem/router is gebruiksvriendelijk als er in de toekomst een overstap plaatsvind naar bijvoorbeeld glasvezel van kpn,youfone of budgetthuis?
Jaren geleden zat mijn schoonouders bij youfone (volgens mij) en toen hadden ze een router die toen alleen nog 2,4Ghz deed. En als er meer dan iets van 12 a 15 devices via WiFi verbonden waren stopte hij ermee. Maar die tijd is volgens mij wel voorbij...
Opzich is die Zyxel wel prima, maar ook die heeft wel het probleem dat hij problemen heeft met veel devices. Bij de scouting hebben we ook hele lange tijd de standaard setup behouden, maar begin vorig jaar toch een Ubituiqi Ultra router gekocht.jongetje schreef op donderdag 18 december 2025 @ 21:39:
[...]
Volgens mij valt dat allemaal wel mee en is de Zyxel prima. Probeer het gewoon met de meegeleverde router, je kunt altijd zelf nog iets aanschaffen als het niet naar je zin werkt. Ik heb een Unifi setup staan, maar puur omdat ik dat ook voordelig kon aanschaffen (en een Tweaker ben). Maar mijn familie heeft gewoon de standaard router staan en werkt prima.
Jaren geleden zat mijn schoonouders bij youfone (volgens mij) en toen hadden ze een router die toen alleen nog 2,4Ghz deed. En als er meer dan iets van 12 a 15 devices via WiFi verbonden waren stopte hij ermee. Maar die tijd is volgens mij wel voorbij...
Ik ben zelf netwerkbeheerder dus ik vind de Zyxel bagger. Niet dat het apparaat niet werkt, maar het is voorzien van een firmware met nogal weinig opties voor de geavanceerde gebruiker.joey82 schreef op donderdag 18 december 2025 @ 20:31:
Ik lees hier regelmatig over storingen / haperingen, zodra er een eigen modem/router word gebruikt dat het dan allemaal een stuk beter gaat?
Wij willen weg bij ziggo,
Wat zijn de beste modems/routers om zelf te kopen voor odido glasvezel?
Welke modem/router is gebruiksvriendelijk als er in de toekomst een overstap plaatsvind naar bijvoorbeeld glasvezel van kpn,youfone of budgetthuis?
Als je dus geen geavanceerde opties of features wil, is een ander modem niet nodig. Wil je inderdaad het gemak van overstappen waarbij je niet vast zit aan de ISP moet je op zoek naar een router die meer features heeft, waaronder VLAN ondersteuning, veel ISP's bieden hun inet verbinding aan op een specifiek VLAN, Odido vlan 300, KPN uit mijn hoofd, vlan 6.
Je kunt het zo gek maken als je zelf wil, wil je echt geavanceerd, kan je kiezen voor eigen hardware met OPNsense of een Ubiquiti Edgerouter... wil je toch liever gebruikersgemak dan kan je kiezen voor een relatief betaalbare en redelijk simpele ASUS router, of natuurlijk een ander merk router die VLAN tagging ondersteunt.
edit: Ik overweeg zelf om over te stappen op een Ubiquiti omgeving, ze hebben nu een zeer krachtige router in de aanbieding de Cloud Gateway Max, incl. controller functionaliteit, waarbij je ook in de toekomst je netwerk kan uitbreiden met camera (protect) functionaliteit e.d. https://eu.store.ui.com/e...eway-max/products/ucg-max (actie loopt vandaag af overigens). Het mooie van dit spul is dat je een volledige UI krijgt voor beheer, iets wat normale huis tuin en keuken routers niet bieden.
En als je echt veel budget hebt en interesse kan je het ook professioneler aanpakken natuurlijk, een Fortigate 60F in je meterkast is natuurlijk ook leuk, maar dan moet je wel denken aan ~400€ per jaar aan onkosten voor de licenties van de software op dat ding.
[ Voor 34% gewijzigd door Lord_Dain op 19-12-2025 11:13 ]
@joey82 Ik gebruik een Fritzbox 5590 (direct op glas). Omdat ik op een AON lijn zit is het bij overstappen alleen de provider aanpassen en gaan met die banaan. Is voorzien van een PKI en een Wireguard VPN mogelijkheid. Het enige dat ik "mis" - maar wat is missen - is de mogelijkheid van VLAN's voor m'n huisautomatisering. Als alternatief staan die in de Fritz gemarkeerd als "mag niet met internet communiceren". Ik gebruik nu meer dan 20 (gokje) jaar Fritzbox en nog steeds tevreden....
Hier een simpele Fritz!Box 4050 @joey82 , niet direct op het glas maar met een netwerk kabel op een plek centraal in het huis geplaatst zodat de apparatuur achter in het huis ook nog signaal hebben (meterkast met glasvezel zit dus voorin het huis).
De Fritzbox in Home Assistant is wel fijne toevoeging.
(de keuze is reuze)
De Fritzbox in Home Assistant is wel fijne toevoeging.
(de keuze is reuze)
hjs schreef op vrijdag 19 december 2025 @ 13:40:
Hier een simpele Fritz!Box 4050 @joey82 , niet direct op het glas maar met een netwerk kabel op een plek centraal in het huis geplaatst zodat de apparatuur achter in het huis ook nog signaal hebben (meterkast met glasvezel zit dus voorin het huis).
De Fritzbox in Home Assistant is wel fijne toevoeging.
(de keuze is reuze)
offtopic:
een beetje OT:
Het nieuwste model voor achter de ONT is de Fritz 4690 (10Gb WAN/LAN, 1x10Gb+3x2,5Gb LAN) maar prijzig of de 4060 (2,5Gb WAN/LAN, 3x 1Gb LAN), soms als 2e kans erg voordelig. Ik overweeg een 4060 als vervanging voor een repeater/extra accesspoint vanwege de extra vaste aansluitingen en de extra wifi snelheid over mijn Fritz 1750e.
En ja, Fritz in HA is best interessant, niet alleen daar. Ik gebruik m ook icm met m'n satelliet ontvanger (Fritzcall), groot in beeld wie er nu weer aan de telefoon hangt: Stoppen met kijken en opnemen of net doen of je niet thuis bent.....
een beetje OT:
Het nieuwste model voor achter de ONT is de Fritz 4690 (10Gb WAN/LAN, 1x10Gb+3x2,5Gb LAN) maar prijzig of de 4060 (2,5Gb WAN/LAN, 3x 1Gb LAN), soms als 2e kans erg voordelig. Ik overweeg een 4060 als vervanging voor een repeater/extra accesspoint vanwege de extra vaste aansluitingen en de extra wifi snelheid over mijn Fritz 1750e.
En ja, Fritz in HA is best interessant, niet alleen daar. Ik gebruik m ook icm met m'n satelliet ontvanger (Fritzcall), groot in beeld wie er nu weer aan de telefoon hangt: Stoppen met kijken en opnemen of net doen of je niet thuis bent.....
AVM maakt idd ook leuke spullen, heb jarenlang Fritzbox gebruikt als router met 2 wifi extenders (dat MESH werkte helaas niet optimaal) en was er erg tevreden over. Heb ze uiteindelijk vervangen omdat ik er al te lang mee deed en we richting de 30+ devices gingen hier 
Jammer dat die 4060 geen SFP aansluiting heeft, maar voor veel mensen is aansluiten via koper voldoende.
Ik vind de Dream Router 7 van ubiquiti ook wel een leuk apparaatje, heeft ook een SFP+ port voor WAN én je kan een PoE AP aansluiten voor elders in je huis én een 2e WAN port aanwijzen voor failover/backup.
uitvoering: Ubiquiti UniFi Dream Router 7
Jammer dat die 4060 geen SFP aansluiting heeft, maar voor veel mensen is aansluiten via koper voldoende.
Ik vind de Dream Router 7 van ubiquiti ook wel een leuk apparaatje, heeft ook een SFP+ port voor WAN én je kan een PoE AP aansluiten voor elders in je huis én een 2e WAN port aanwijzen voor failover/backup.
uitvoering: Ubiquiti UniFi Dream Router 7
[ Voor 47% gewijzigd door Lord_Dain op 19-12-2025 14:06 ]
Ik ga begin februari verhuizen.
Ze zetten overal dat er geen activatie kosten zijn, maar als ik de verhuizing doorgeef zeggen ze doodleuk dat ik 30 euro activatie moet betalen.....
Andere waar dit wel goed werkt?
Ze zetten overal dat er geen activatie kosten zijn, maar als ik de verhuizing doorgeef zeggen ze doodleuk dat ik 30 euro activatie moet betalen.....
Andere waar dit wel goed werkt?
Enyaq iV 80 - 5135 Wp
Gewoon opzeggen en een nieuw abo afsluiten, krijg je waarschijnlijk nog korting ook.Kodess schreef op vrijdag 19 december 2025 @ 14:11:
Ik ga begin februari verhuizen.
Ze zetten overal dat er geen activatie kosten zijn, maar als ik de verhuizing doorgeef zeggen ze doodleuk dat ik 30 euro activatie moet betalen.....
Andere waar dit wel goed werkt?
Kan niet, zit nog 'in' het contract (in de eerste 6 maanden van het 'nieuwe' contract).Olaf van der Spek schreef op vrijdag 19 december 2025 @ 14:19:
[...]
Gewoon opzeggen en een nieuw abo afsluiten, krijg je waarschijnlijk nog korting ook.
Of ja, kan wel, maar dan moet ik gewoon betalen voor de rest van de maanden
Bij verhuizing krijg je ook korting alsof je een nieuw contract afsluit, maar je behoudt wel je inflatiecorrectie.
[ Voor 32% gewijzigd door Kodess op 19-12-2025 14:39 ]
Enyaq iV 80 - 5135 Wp
ik gooi mijn ervaring hier ff in.
zojuist overgestapt van KPN naar Odido.
Odido heeft alles heel duidelijk gecommuniceerd, vanaf KPN 0 gehoor tot het moment dat de PON omging....
Odido heeft een externe monteur via Gideon ingehuurd, deze heeft duidelijke kennis van de situatie en had alles in 15 minuten aangesloten.
opruimen doen ze niet fyi.
verder werkte alles in 1x, ff snel kabel naar de tv vanaf de zyxell getrokken om de TV te testen en dat was prima.
nu heb ik mijn eigen router er tussen hangen, Unifi ultra gateway. Vlan van het WAN op 300 gezet en het werkt. dit heb ik allemaal voorbereid voor de monteur kwam, toen hij weg was ff kabel omsteken en het werkt weer.
KPN config gaat zo diep dat ik een nieuwe gateway gekocht heb, de oude gaat binnenkort online om helemaal vers te beginnen.
al om al, goedkoper dan KPN en meer MB's.
en makkelijk installeren.
nu de uptime en storingen nog mee gaan maken of ik zo blij blijf met Odido
zojuist overgestapt van KPN naar Odido.
Odido heeft alles heel duidelijk gecommuniceerd, vanaf KPN 0 gehoor tot het moment dat de PON omging....
Odido heeft een externe monteur via Gideon ingehuurd, deze heeft duidelijke kennis van de situatie en had alles in 15 minuten aangesloten.
opruimen doen ze niet fyi.
verder werkte alles in 1x, ff snel kabel naar de tv vanaf de zyxell getrokken om de TV te testen en dat was prima.
nu heb ik mijn eigen router er tussen hangen, Unifi ultra gateway. Vlan van het WAN op 300 gezet en het werkt. dit heb ik allemaal voorbereid voor de monteur kwam, toen hij weg was ff kabel omsteken en het werkt weer.
KPN config gaat zo diep dat ik een nieuwe gateway gekocht heb, de oude gaat binnenkort online om helemaal vers te beginnen.
al om al, goedkoper dan KPN en meer MB's.
en makkelijk installeren.
nu de uptime en storingen nog mee gaan maken of ik zo blij blijf met Odido
I9-9900K | Asro Z390 PHANTOM GAMING 9 Z390 | GiBy8GB D6 RTX 2070 Windforce 8G | Corsair RM550X (2018) 550W ATX24 | Cooler Master ML120L RGB | Corsair Vengeance LPX 32 GB | NZXT H500
??? Ik herken dit toaal niet. Komend jaar KPN nieuw goedkoper dan Odido verlengen.maubaan schreef op vrijdag 19 december 2025 @ 15:45:
ik gooi mijn ervaring hier ff in.
zojuist overgestapt van KPN naar Odido.
Odido heeft alles heel duidelijk gecommuniceerd, vanaf KPN 0 gehoor tot het moment dat de PON omging....
Odido heeft een externe monteur via Gideon ingehuurd, deze heeft duidelijke kennis van de situatie en had alles in 15 minuten aangesloten.
opruimen doen ze niet fyi.
verder werkte alles in 1x, ff snel kabel naar de tv vanaf de zyxell getrokken om de TV te testen en dat was prima.
nu heb ik mijn eigen router er tussen hangen, Unifi ultra gateway. Vlan van het WAN op 300 gezet en het werkt. dit heb ik allemaal voorbereid voor de monteur kwam, toen hij weg was ff kabel omsteken en het werkt weer.
KPN config gaat zo diep dat ik een nieuwe gateway gekocht heb, de oude gaat binnenkort online om helemaal vers te beginnen.
al om al, goedkoper dan KPN en meer MB's.
en makkelijk installeren.
nu de uptime en storingen nog mee gaan maken of ik zo blij blijf met Odido
Ik ga over 2 weken naar KPN. Net een mail ontvangen dat "de apparatuur onderweg" is. Ervaringen uit het verleden leren dat het overstappen van/naar zowel Odido als KPN geen probleem is. MijnFritz gaat 99.9% zeker ook niet losgekoppeld worden, de KPN doos blijft dicht en kan over een jaar weer op de post, net als dat de Odido doos over 2 weken zo weer op de post kan
ik heb een slechte ervaring met KPN in dat de prijs alleen maar omhoog gaat. nu overstappen naar Odido gaat mij het eerste jaar 40 euro per maand schelen en na een jaar nog steeds 10 euro per maand. plus punt hier van is dat ik ook nog dubbel de MB's per sec heb vergeleken met KPN..DjoeC schreef op vrijdag 19 december 2025 @ 15:54:
[...]
??? Ik herken dit toaal niet. Komend jaar KPN nieuw goedkoper dan Odido verlengen.
Ik ga over 2 weken naar KPN. Net een mail ontvangen dat "de apparatuur onderweg" is. Ervaringen uit het verleden leren dat het overstappen van/naar zowel Odido als KPN geen probleem is. MijnFritz gaat 99.9% zeker ook niet losgekoppeld worden, de KPN doos blijft dicht en kan over een jaar weer op de post, net als dat de Odido doos over 2 weken zo weer op de post kan
mogleijk over een paar jaar weer terug maar voor nu zit ik goed.
ook de stugheid van KPN wanneer ik belde over de prijs heeft mij er toe overtuigd over te stappen.
wanneer ik belde kreeg ik 1 maand een + pakket die je zelf weer moet opzeggen
I9-9900K | Asro Z390 PHANTOM GAMING 9 Z390 | GiBy8GB D6 RTX 2070 Windforce 8G | Corsair RM550X (2018) 550W ATX24 | Cooler Master ML120L RGB | Corsair Vengeance LPX 32 GB | NZXT H500
0,47 kWh/kWp voor O-W. Oops verkeerde topic...
[ Voor 35% gewijzigd door MatsuMatsu85 op 19-12-2025 16:10 ]
Kan niet, ik heb alle scenario's berekend en je bent bij Odido 7,50-10€ per maand goedkoper uit dan bij KPN. Dus KPN kan alleen 'goedkoper' zijn als je te veel betaalde (omdat je al lang klant was zonder korting te bellen en of je contract opnieuw op te starten op naam partner) en nu een x aantal maanden korting krijgt als nieuwe klant bij KPN maar gemiddeld ga je alsnog meer betalen als dat je bij Odido zou kunnen betalen als je elke keer overstapt of hernieuwd. Dus ik weet niet wat je gaat betalen maar ben wel benieuwd hoe jij concludeert goedkoper uit te zijn bij KPN dan bij Odido.DjoeC schreef op vrijdag 19 december 2025 @ 15:54:
[...]
??? Ik herken dit toaal niet. Komend jaar KPN nieuw goedkoper dan Odido verlengen.
Ik ga over 2 weken naar KPN. Net een mail ontvangen dat "de apparatuur onderweg" is. Ervaringen uit het verleden leren dat het overstappen van/naar zowel Odido als KPN geen probleem is. MijnFritz gaat 99.9% zeker ook niet losgekoppeld worden, de KPN doos blijft dicht en kan over een jaar weer op de post, net als dat de Odido doos over 2 weken zo weer op de post kan
Als KPN idd goedkoper zou zijn dan Odido zou ik gisteren overstappen namelijk
[ Voor 8% gewijzigd door Lord_Dain op 19-12-2025 16:29 ]
Jaarcontract, 1Gb (geen extra meuk), gemiddeld 37,3333333/maand.Lord_Dain schreef op vrijdag 19 december 2025 @ 16:27:
[...]
Kan niet, ik heb alle scenario's berekend en je bent bij Odido 7,50-10€ per maand goedkoper uit dan bij KPN. Dus KPN kan alleen 'goedkoper' zijn als je te veel betaalde (omdat je al lang klant was zonder korting te bellen en of je contract opnieuw op te starten op naam partner) en nu een x aantal maanden korting krijgt als nieuwe klant bij KPN maar gemiddeld ga je alsnog meer betalen als dat je bij Odido zou kunnen betalen als je elke keer overstapt of hernieuwd. Dus ik weet niet wat je gaat betalen maar ben wel benieuwd hoe jij concludeert goedkoper uit te zijn bij KPN dan bij Odido.
Als KPN idd goedkoper zou zijn dan Odido zou ik gisteren overstappen namelijk
Dit is in WBA gebied wel degelijk mogelijk,Lord_Dain schreef op vrijdag 19 december 2025 @ 16:27:
[...]
Kan niet, ik heb alle scenario's berekend en je bent bij Odido 7,50-10€ per maand goedkoper uit dan bij KPN. Dus KPN kan alleen 'goedkoper' zijn als je te veel betaalde (omdat je al lang klant was zonder korting te bellen en of je contract opnieuw op te starten op naam partner) en nu een x aantal maanden korting krijgt als nieuwe klant bij KPN maar gemiddeld ga je alsnog meer betalen als dat je bij Odido zou kunnen betalen als je elke keer overstapt of hernieuwd. Dus ik weet niet wat je gaat betalen maar ben wel benieuwd hoe jij concludeert goedkoper uit te zijn bij KPN dan bij Odido.
Als KPN idd goedkoper zou zijn dan Odido zou ik gisteren overstappen namelijk
KPN zit voor nieuwe klanten met 1Gbit + TV op €65,- per maand, Odido op €67.50 (beide 1 jaar, prijzen voor nieuwe klanten, exclusief kortingen)
Hieronder een lijstje bij 1 jaar voor nieuwe klanten in WBA gebied, exclusief kortingen:
Internet Only KPN: 100Mb/s : 42,50, 500Mb/s: 50,- , 1Gbit: 52,50,
Internet Only Odido: 100Mb/s : 46,- , 400Mb/s : 51,-, 1Gbit: 56,-
OK, mijn prijs heb je, wat is jouw (nieuwe) Odido prijs per maand (bij 1 jaar)?Lord_Dain schreef op vrijdag 19 december 2025 @ 16:27:
[...]
Kan niet, ik heb alle scenario's berekend en je bent bij Odido 7,50-10€ per maand goedkoper uit dan bij KPN. Dus KPN kan alleen 'goedkoper' zijn als je te veel betaalde (omdat je al lang klant was zonder korting te bellen en of je contract opnieuw op te starten op naam partner) en nu een x aantal maanden korting krijgt als nieuwe klant bij KPN maar gemiddeld ga je alsnog meer betalen als dat je bij Odido zou kunnen betalen als je elke keer overstapt of hernieuwd. Dus ik weet niet wat je gaat betalen maar ben wel benieuwd hoe jij concludeert goedkoper uit te zijn bij KPN dan bij Odido.
Als KPN idd goedkoper zou zijn dan Odido zou ik gisteren overstappen namelijk
Als ik een 'nieuw' jaarcontract afsluit voor 1Gbps (geen andere spulleboel) en incl. 1e jaar korting:DjoeC schreef op vrijdag 19 december 2025 @ 17:50:
[...]
OK, mijn prijs heb je, wat is jouw (nieuwe) Odido prijs per maand (bij 1 jaar)?
38,50€ p/m (35,50€ na cashbackXL eenmalig 36€).
Bij Odido is het wel zo dat je al na 8 maanden kan verlengen en dan ook weer (volgens mij 10 €) per maand korting krijgt vanaf de 9e maand, dus eigenlijk is het nog lager en dan kom ik op 35,16€. Ik vermoed dat ik in een regio woon waar Odido goedkoper kan zijn dan KPN???
Als ik een nieuw contract bij KPN afsluit, 1 jaar 1Gbps internet only, 6 maanden korting, eenmalig aansluitkosten en 45€ terug via CashbackXL kom ik uit op 42,08€ per maand...
Er van uitgaande dat ik daarna het contract zou laten doorlopen is blijft Odido dan 46€ per maand en KPN 52,50€ per maand.
offtopic:
We hebben ook 1 mobiel Odido abonnement op het adres, in dit geval wordt het:
33,50€ p/m (30,50€ met cashback van 36€) maar dit is alleen interessant als je dus een mobiel abbo hebt.
We hebben ook 1 mobiel Odido abonnement op het adres, in dit geval wordt het:
33,50€ p/m (30,50€ met cashback van 36€) maar dit is alleen interessant als je dus een mobiel abbo hebt.
Ik dacht altijd dat ik in een WBA gebied zat, maar het klopt volgens mij dat Odido zelf ook apparatuur in de wijkkasten heeft geplaatst bij ons in de wijk.Sende115 schreef op vrijdag 19 december 2025 @ 16:41:
[...]
Dit is in WBA gebied wel degelijk mogelijk,
[ Voor 55% gewijzigd door Lord_Dain op 19-12-2025 20:07 ]
Makkelijkste check is (dacht ik) kijken of 8Gbit beschikbaar is, In mijn geval is het max 1Gbit (waarbij KPN 4Gbit kan leveren), waarbij het prijsverschil tussen de beide situaties ongeveer €10 per maand is (€46 tegen €56 voor 1Gbit bij 1 jaar voor zover ik kan zien)Lord_Dain schreef op vrijdag 19 december 2025 @ 19:54:
[...]
Ik dacht altijd dat ik in een WBA gebied zat, maar het klopt volgens mij dat Odido zelf ook apparatuur in de wijkkasten heeft geplaatst bij ons in de wijk.
Raar, ik kan idd via Odido 8Gbit afsluiten maar via KPN 'maar' 1 Gbps. Terwijl ik weet dat hier Reggifiber het netwerk heeft aangelegd.Sende115 schreef op vrijdag 19 december 2025 @ 20:20:
[...]
Makkelijkste check is (dacht ik) kijken of 8Gbit beschikbaar is, In mijn geval is het max 1Gbit (waarbij KPN 4Gbit kan leveren), waarbij het prijsverschil tussen de beide situaties ongeveer €10 per maand is (€46 tegen €56 voor 1Gbit bij 1 jaar voor zover ik kan zien)
Dan levert KPN alleen AON en Odido gooit je meteen op (XGS)PON.Lord_Dain schreef op vrijdag 19 december 2025 @ 21:00:
[...]
Raar, ik kan idd via Odido 8Gbit afsluiten maar via KPN 'maar' 1 Gbps. Terwijl ik weet dat hier Reggifiber het netwerk heeft aangelegd.
I reject your reality and substitute my own - R7 5800X3D - B550M PG Riptide - 32GB Ballistix DDR4-3600 @ C15 - RX7800XT - V750 Gold
Dan is er nog een open dutch fiber vezel aanwezig, odido leverd namelijk geen 8gbit over regfiber/kpn. Kan wel zijn dat die nog in de straat zit en nog niet binnen en bij aanvraag dus wel daadwerkelijk naar binnen word getrokken.nelizmastr schreef op vrijdag 19 december 2025 @ 21:29:
[...]
Dan levert KPN alleen AON en Odido gooit je meteen op (XGS)PON.
Eindelijk hangt er briefjes in onze gebouw/appartement dat de monteur van Open Dutch Fiber langskomt begin Januari 2026 worden wij aangesloten. In September was KPN geweest maar waren wij met vakantie. Ik heb besloten dat ik gewoon bij Ziggo blijft op mijn 400Mbit/s verbinding met Wi-Fi Middel pakket en TV Start interactieve TV. Ik wachte sinds 9 december 2022 op een aansluiting en had het abonnement genomen bij toenmalige T-Mobile thuis met 1Gbit/s en TV basis pakket. Heb het 2 maanden geleden opgezegd bij Odido, het duurde te lang en bovendien heb ik nu tot augustus 2026 een jaarcontract bij Ziggo.
Ik word in April opnieuw gebeld of ik naar Odido Glasvezel wil, nu denk ik dat Ziggo voor mij beter is en ga dat ook dan zeggen.
Ik word in April opnieuw gebeld of ik naar Odido Glasvezel wil, nu denk ik dat Ziggo voor mij beter is en ga dat ook dan zeggen.
[ Voor 22% gewijzigd door Van der Berg op 20-12-2025 12:17 ]
X570 Aorus Pro - Ryzen 7 5800X- Noctua NH-U14S - FSP Hydro Ti PRO 1000W - 32GB DDR4 3600MHz C16 - GeForce RTX 4090 - 990 Pro 4TB - MSI MAG 321UP QD-OLED 4K/165Hz - 65" OLED LG B4 - Watch Ultra LTE - S24 Ultra 1TB - Tab S10+ 512/12GB - Buds 3 Pro - 22TB
Dit moet ik helaas in twijfel trekken, Op het adres van mijn ouderlijk huis is namelijk alleen een door KPN NetwerkNL aangelegde glasvezel aanwezig, en 8Gbit is bestelbaar. ODF (Open Dutch Fiber) is hier zeker weten niet aanwezig. Het is hier wel het geval dat Odido eigen apparatuur in de PoP heeft hangen, maar de lijn is toch echt van KPN NetwerkNL(voormalig Reggefiber).torretje2012 schreef op zaterdag 20 december 2025 @ 11:22:
[...]
Dan is er nog een open dutch fiber vezel aanwezig, odido leverd namelijk geen 8gbit over regfiber/kpn. Kan wel zijn dat die nog in de straat zit en nog niet binnen en bij aanvraag dus wel daadwerkelijk naar binnen word getrokken.
Zoals @Sende115 aangeeft is dat onjuist. De aanlegger is niet van belang, de belichter wel.torretje2012 schreef op zaterdag 20 december 2025 @ 11:22:
[...]
Dan is er nog een open dutch fiber vezel aanwezig, odido leverd namelijk geen 8gbit over regfiber/kpn. Kan wel zijn dat die nog in de straat zit en nog niet binnen en bij aanvraag dus wel daadwerkelijk naar binnen word getrokken.
Zoals zijn ouderlijk huis is ook mijn woning alleen voorzien van een oranje KPN kabel, maar ik kan zowel 4Gb KPN als 8Gb Odido kiezen. Beide providers leveren hier alleen PON.
Zolang beide partijen apparatuur in de PoP hebben kun je van beide profiteren, ook qua prijs.
I reject your reality and substitute my own - R7 5800X3D - B550M PG Riptide - 32GB Ballistix DDR4-3600 @ C15 - RX7800XT - V750 Gold
Hier omgeving Veenendaal.
Hoogbouw appartementen complex, met een Reggefiber vezel (AON)
Nu kan ik bij kpn en de rest tot 1 gb afsluiten bij odido tot 8gb
Ik stap in januari over van kpn naar odido 2gb ik ben benieuwd of alles zo blijft of de ftu etc wordt vervangen.
Hoogbouw appartementen complex, met een Reggefiber vezel (AON)
Nu kan ik bij kpn en de rest tot 1 gb afsluiten bij odido tot 8gb
Ik stap in januari over van kpn naar odido 2gb ik ben benieuwd of alles zo blijft of de ftu etc wordt vervangen.
Als je nu kpn 1Gbit/s of lager bij KPN hebt en straks 2Gbit/s bij Odido. Dan gaat je ONT zeker vervangen worden, want je hebt nu AON en je gaat naar XGS-PON. De FTU blijft wel gewoon zitten.Robin1992 schreef op zaterdag 20 december 2025 @ 14:28:
Hier omgeving Veenendaal.
Hoogbouw appartementen complex, met een Reggefiber vezel (AON)
Nu kan ik bij kpn en de rest tot 1 gb afsluiten bij odido tot 8gb
Ik stap in januari over van kpn naar odido 2gb ik ben benieuwd of alles zo blijft of de ftu etc wordt vervangen.
Uiteraard dat weet ik;) binnenkort even bij fs.com kijken voor een sfp+ adapter mijn huidige is gewoon een converter. Wil het glas gewoon direct in de udr7 hebben.rens-br schreef op zaterdag 20 december 2025 @ 14:56:
[...]
Als je nu kpn 1Gbit/s of lager bij KPN hebt en straks 2Gbit/s bij Odido. Dan gaat je ONT zeker vervangen worden, want je hebt nu AON en je gaat naar XGS-PON. De FTU blijft wel gewoon zitten.
Eens, er is hier zeker geen ODF in de wijk, maar ik kan wel 8Gbps kiezen.Sende115 schreef op zaterdag 20 december 2025 @ 12:08:
[...]
Dit moet ik helaas in twijfel trekken, Op het adres van mijn ouderlijk huis is namelijk alleen een door KPN NetwerkNL aangelegde glasvezel aanwezig, en 8Gbit is bestelbaar. ODF (Open Dutch Fiber) is hier zeker weten niet aanwezig. Het is hier wel het geval dat Odido eigen apparatuur in de PoP heeft hangen, maar de lijn is toch echt van KPN NetwerkNL(voormalig Reggefiber).
<knip> blijven verwijzen naar je topic is niet nodig.
[ Voor 76% gewijzigd door rens-br op 22-12-2025 07:35 ]
eelcoV
*knip* feedback op de moderatie mag via de DM en is offtopic in het topic.
[ Voor 89% gewijzigd door rens-br op 22-12-2025 14:17 ]
eelcoV
Yup, hier ook last, omgeving Amsterdam, packetloss en bufferen rond een uur of 17:00 tot 22-23:00.Webjunkie schreef op woensdag 17 december 2025 @ 10:29:
[...]
Hier de laatste paar dagen ook veel problemen.
Time-outs als ik probeer te verbinden vanaf m'n werk, tientallen emails van uptimerobot dat m'n servers er om de 5 a 20 minuten uit liggen.
tracert naar m'n domein en ip 100% loss bij de laatste hop.
[...]
Had in het verleden ook problemen met die ellendige Zyxel en m'n Asus router rechtstreeks aangesloten.
Daarna was alles ok. Tot een paar dagen gelee..
Eigen apperatuur en Nokia ONT.
Zelfde situatie hier in Haarlem.S95Sedan schreef op dinsdag 23 december 2025 @ 17:41:
[...]
Yup, hier ook last, omgeving Amsterdam, packetloss en bufferen rond een uur of 17:00 tot 22-23:00.
Eigen apperatuur en Nokia ONT.
Wat mij opvalt dat dit soort zaken vooral 's-avonds en tijdens schoolvakanties voorkomt. Een vermindering in snelheid van 50-70% is niet ongebruikelijk. Het is duidelijk iets als de netbelasting toeneemt. Mogelijk toch een aanzienlijke overboeking in hun knooppuntenS95Sedan schreef op dinsdag 23 december 2025 @ 17:41:
[...]
Yup, hier ook last, omgeving Amsterdam, packetloss en bufferen rond een uur of 17:00 tot 22-23:00.
Eigen apperatuur en Nokia ONT.
Maar er zijn talloze scenario's. Ik heb bijvoorbeeld nog de oude entertainment deal met 5 euro korting op Spotify en daarnaast ooit een gratis upgrade van 100 naar 200 mbps gehad bij KPN. Dat maakt het al minder aantrekkelijk om over te stappen.Lord_Dain schreef op vrijdag 19 december 2025 @ 16:27:
[...]
Kan niet, ik heb alle scenario's berekend en je bent bij Odido 7,50-10€ per maand goedkoper uit dan bij KPN. Dus KPN kan alleen 'goedkoper' zijn als je te veel betaalde (omdat je al lang klant was zonder korting te bellen en of je contract opnieuw op te starten op naam partner) en nu een x aantal maanden korting krijgt als nieuwe klant bij KPN maar gemiddeld ga je alsnog meer betalen als dat je bij Odido zou kunnen betalen als je elke keer overstapt of hernieuwd. Dus ik weet niet wat je gaat betalen maar ben wel benieuwd hoe jij concludeert goedkoper uit te zijn bij KPN dan bij Odido.
Als KPN idd goedkoper zou zijn dan Odido zou ik gisteren overstappen namelijk
Daar komt bij dat ik liefst mobiel en vast bij dezelfde provider heb en als voorwaarde dat de provider ook het netwerk beheert. Ik heb namelijk in de T-Mobile tijd een keer een week zonder internet gezeten omdat T-Mobile eerst een KPN monteur moest regelen om in de wijkkast iets te fixen. Dat zijn dan weer twee dingen die niet direct in geld zijn uit te drukken.
En; Geforce Now werkte niet op T-Mobile DSL omdat in die tijd het e.e.a. via Duitsland werd gerouteerd met enorme lag tot gevolg. Bij KPN nooit problemen gehad of enige vorm van downtime.
om de posts voor te zijn, ja er is een grote odf storing gaande
Wat dan? ODF werkt hier prima regio Rotterdam 😃torretje2012 schreef op woensdag 24 december 2025 @ 18:56:
om de posts voor te zijn, ja er is een grote odf storing gaande
nederland is groter dan alleen de randstad
veel meldingen boven de rivieren en tot groningen aan toe
Nou weinig van te zien anders op website van allestoringen.nl als je bij Odido kijkttorretje2012 schreef op woensdag 24 december 2025 @ 20:20:
nederland is groter dan alleen de randstadveel meldingen boven de rivieren en tot groningen aan toe
[ Voor 3% gewijzigd door DON PAPA op 24-12-2025 22:25 ]
Helaas. Oude abbo opgezegd, nieuwe afgesloten.
Leek goed te gaan, internet was inderdaad inactief op de afgesproken datum begin van de ochtend. Middag monteur, nieuwe media converter. Internet werkt.
Dag erna... Internet weer weg. Nu begint het gedoe. Moet weer een monteur komen omdat er geen signaal binnenkomt (LOS knippert). Blijkbaar hebben ze in de administratie wederom alles afgekapt en daarmee t verkeerde abbo om zeep geholpen.
De helpdesk zegt dat er automatisch een nieuwe guidion afspraak uitnodiging komt als het vorige abbo stopgezet wordt. Dat was het al, en er was al een afspraak uitgevoerd. Dus ik ben inmiddels wel bang dat er geen afspraak uitnodiging volgt als ik de woorden automatisch hoor gekoppeld aan de uitspraak het vorige abbo stopzetten.
Want het vorige abbo staat ook al omschreven als gestopt en beëindigd op odido.
Geen idee hoe de afspraak uitnodiging nu nogmaals terecht gaat komen
Leek goed te gaan, internet was inderdaad inactief op de afgesproken datum begin van de ochtend. Middag monteur, nieuwe media converter. Internet werkt.
Dag erna... Internet weer weg. Nu begint het gedoe. Moet weer een monteur komen omdat er geen signaal binnenkomt (LOS knippert). Blijkbaar hebben ze in de administratie wederom alles afgekapt en daarmee t verkeerde abbo om zeep geholpen.
De helpdesk zegt dat er automatisch een nieuwe guidion afspraak uitnodiging komt als het vorige abbo stopgezet wordt. Dat was het al, en er was al een afspraak uitgevoerd. Dus ik ben inmiddels wel bang dat er geen afspraak uitnodiging volgt als ik de woorden automatisch hoor gekoppeld aan de uitspraak het vorige abbo stopzetten.
Want het vorige abbo staat ook al omschreven als gestopt en beëindigd op odido.
Geen idee hoe de afspraak uitnodiging nu nogmaals terecht gaat komen
Wat bedoel je met een ODF storing? ODF zorgt alleen voor fibers, patches en POP huisjes.torretje2012 schreef op woensdag 24 december 2025 @ 18:56:
om de posts voor te zijn, ja er is een grote odf storing gaande
Soullancer schreef op donderdag 6 november 2025 @ 16:12:
[...]
Wat moet ik me hier dan bij voorstellen?
Je meld je online aan als nieuw abonnement afsluiten bij odido op partner naam (als nieuwe klant, geen aansluit kosten?), vult de ingangs datum die beschikbaar is en vervolgens geef je aan zelf je abonnement op te zeggen ipv overstap service? Met je huidige abonnement op die datum cancelen.
Moet alleen modem terug gok ik, niet het AOP.
Want dat loopt voor twee jaar nog wel serieus in de aantallen qua geld!
Die horen neem ik aan bij elkaar? Tsja, voor dubbeltje op de eerste rang werkt niet altijd...Soullancer schreef op woensdag 24 december 2025 @ 21:39:
Helaas. Oude abbo opgezegd, nieuwe afgesloten.
Leek goed te gaan, internet was inderdaad inactief op de afgesproken datum begin van de ochtend. Middag monteur, nieuwe media converter. Internet werkt.
Dag erna... Internet weer weg. Nu begint het gedoe. Moet weer een monteur komen omdat er geen signaal binnenkomt (LOS knippert). Blijkbaar hebben ze in de administratie wederom alles afgekapt en daarmee t verkeerde abbo om zeep geholpen.
De helpdesk zegt dat er automatisch een nieuwe guidion afspraak uitnodiging komt als het vorige abbo stopgezet wordt. Dat was het al, en er was al een afspraak uitgevoerd. Dus ik ben inmiddels wel bang dat er geen afspraak uitnodiging volgt als ik de woorden automatisch hoor gekoppeld aan de uitspraak het vorige abbo stopzetten.
Want het vorige abbo staat ook al omschreven als gestopt en beëindigd op odido.
Geen idee hoe de afspraak uitnodiging nu nogmaals terecht gaat komen
Klopt. Leer ik nu de duistere kant van odido kennen, 4x contact helpdesk met vier keer een duim antwoord met mensen die geen verstand hebben van zaken. "De installateur heeft de werkbon waarschijnlijk niet geaccepteerd."barrymossel schreef op woensdag 24 december 2025 @ 22:20:
[...]
[...]
Die horen neem ik aan bij elkaar? Tsja, voor dubbeltje op de eerste rang werkt niet altijd...
"U moet het modem resetten"
"Wij moeten een reset van het modem doen"
"U moet net zo lang wachten tot het rode lampje uitgaat dat kan wel een paar dagen duren"
Guidion lijkt daarin wel te snappen wat er aan de hand is maar heeft een opdracht van odiddo nodig. En daar is het administratief blijkbaar erg rommelig.
Dus zolang het werkt, werkt het prima. Helaas als je tegen probleem aanloopt is het allemaal stuk minder efficiënt.
:strip_exif()/f/image/hqbGUjBVxeMXGKVqLhcBg3vr.png?f=user_large)
hoog aantal links die plat gingen en nu schijnbaar doorzettenjongetje schreef op woensdag 24 december 2025 @ 22:04:
[...]
Wat bedoel je met een ODF storing? ODF zorgt alleen voor fibers, patches en POP huisjes.
Kijk even hoeveel meldingen (83) er bij staat, dat stelt toch nog niks voor. Ziggo staat op dat zelfde moment op 153 en KPN op 200, ook dat stelt nog niks voor, als er echt wat aan de hand is dan zijn het duizenden meldingen.torretje2012 schreef op woensdag 24 december 2025 @ 22:49:
hoog aantal links die plat gingen en nu schijnbaar doorzetten
[ Voor 12% gewijzigd door DON PAPA op 24-12-2025 23:11 ]
De vezels worden belicht door Odido of een andere partij. Maar niet door ODF.torretje2012 schreef op woensdag 24 december 2025 @ 22:49:
[Afbeelding]
[...]
hoog aantal links die plat gingen en nu schijnbaar doorzetten
Ik zou de Odido Community raadplegen. Daar zitten medewerkers die wel snappen wat er moet gebeuren 😉Soullancer schreef op woensdag 24 december 2025 @ 22:42:
[...]
Guidion lijkt daarin wel te snappen wat er aan de hand is maar heeft een opdracht van odiddo nodig. En daar is het administratief blijkbaar erg rommelig.
Dus zolang het werkt, werkt het prima. Helaas als je tegen probleem aanloopt is het allemaal stuk minder efficiënt.
Was aan het inloggen op de odido site en zag een melding voor mijn neus dat de incasso van 22 december mislukt zou zijn. Dacht het niet, was namelijk een hoger bedrag vanwege vervallen van korting, trust me I keep tabs
Bij doorklikken niks aan de hand, maar dat soort fratsen zijn erg irritant om tegen te komen als klant 
Ben mezelf namelijk aan het verdiepen op een mogelijke overstap naar 2 Gbit/s via een verlengingsdeal (verlopen korting = trigger
) , en alles afgevinkt om rekening mee te houden:
- heb een Huawei ONT (10 Gbit RJ45) dus ready-for-more-speed
- hoef niks om te steken, 2,5Gbit/ WAN-poort al in gebruik op mijn UDM SE omdat dat inplugtechnisch goed uitkwam
- sfp+-dac-kabel + nieuwe 2,5Gbit/s-switch aanschaffen voor de nodige eigen apparatuur met 2,5Gbit/s-aansluiting (tegenwoordig aardig standaard)
Iemand recent de overstap gemaakt en een indicatie over de te verwachten doorlooptijd? Fijn om te weten waar ik rekening mee kan houden
Ben mezelf namelijk aan het verdiepen op een mogelijke overstap naar 2 Gbit/s via een verlengingsdeal (verlopen korting = trigger
- heb een Huawei ONT (10 Gbit RJ45) dus ready-for-more-speed
- hoef niks om te steken, 2,5Gbit/ WAN-poort al in gebruik op mijn UDM SE omdat dat inplugtechnisch goed uitkwam
- sfp+-dac-kabel + nieuwe 2,5Gbit/s-switch aanschaffen voor de nodige eigen apparatuur met 2,5Gbit/s-aansluiting (tegenwoordig aardig standaard)
Iemand recent de overstap gemaakt en een indicatie over de te verwachten doorlooptijd? Fijn om te weten waar ik rekening mee kan houden
| The bitterness of poor quality remains long after the sweetness of low price is forgotten |
Wel handig ook voor hier. Op de 1 of andere manier blokkeert UniFi ineens eds.tvx.prd.tv.odido.nl met bepaalde filters aan. (Niet de ad blocking functie)
Ik had inderdaad hetzelfde, heb de urls op de whitelist gezet.king006 schreef op zondag 28 december 2025 @ 20:11:
Wel handig ook voor hier. Op de 1 of andere manier blokkeert UniFi ineens eds.tvx.prd.tv.odido.nl met bepaalde filters aan. (Niet de ad blocking functie)
Ik heb nu een PON storing, geen groen lampje in deze donkere dagen 
Monteur moet het komen fixen op nieuwjaarsdag.
Nu onbeperkt mobiel internet gekregen voor 7 dagen, jammer dat die Odido 5G verbinding zo beroerd is op mijn locatie 🥲
Monteur moet het komen fixen op nieuwjaarsdag.
Nu onbeperkt mobiel internet gekregen voor 7 dagen, jammer dat die Odido 5G verbinding zo beroerd is op mijn locatie 🥲
Testing, one, two ...
Sinds een paar dagen is het vrijwel onmogelijk om streams op twitch te kijken. Dikwijls kijk ik meer naar een stilstaand beeld of een zwart beeld dan dat ik content te zien krijg. Op de community lijken meer klanten hier last van te hebben. Heb al e.e.a. aan mijn kant geprobeerd aan te passen maar niks lijkt echt te helpen.
Ja klopt had ik ook, oplossing is om je DNS server te wijzigen en niet meer die van Odido te gebruiken. Gebruik bijvoorbeeld 1.1.1.1 en alles van Twitch gaat weer soepel.Ariandra schreef op dinsdag 30 december 2025 @ 19:20:
Sinds een paar dagen is het vrijwel onmogelijk om streams op twitch te kijken. Dikwijls kijk ik meer naar een stilstaand beeld of een zwart beeld dan dat ik content te zien krijg. Op de community lijken meer klanten hier last van te hebben. Heb al e.e.a. aan mijn kant geprobeerd aan te passen maar niks lijkt echt te helpen.
Kleine edit, wat er gebeurt bij Odido is dat je naar een Odido-gehoste CloudFront edge gestuurd wordt. Bij andere DNS servers krijg je krijg je meerdere ip adressen en wordt de "load gebalanced"
[ Voor 13% gewijzigd door Ping83 op 30-12-2025 21:01 ]
Ik heb de DNS gewijzigd naar 1.1.1.1 maar twitch blijft helaas haperen.. hopelijk wordt het snel opgelost.Ping83 schreef op dinsdag 30 december 2025 @ 20:56:
[...]
Ja klopt had ik ook, oplossing is om je DNS server te wijzigen en niet meer die van Odido te gebruiken. Gebruik bijvoorbeeld 1.1.1.1 en alles van Twitch gaat weer soepel.
Kleine edit, wat er gebeurt bij Odido is dat je naar een Odido-gehoste CloudFront edge gestuurd wordt. Bij andere DNS servers krijg je krijg je meerdere ip adressen en wordt de "load gebalanced"
DNS flush gedaan en/of router (ik weet niet wat je gebruikt) gereboot? Ik gebruik zelf AdGuard home als mijn DNS server, daar had ik de Odido DNS server ingevuld en had ik problemen met bufferen, na het aan te passen naar 1.1.1.1 waren de problemen direct weg.Ariandra schreef op dinsdag 30 december 2025 @ 21:11:
[...]
Ik heb de DNS gewijzigd naar 1.1.1.1 maar twitch blijft helaas haperen.. hopelijk wordt het snel opgelost.
Hieronder een voorbeeld van een random Twitch stream:
Via Cloudflare DNS:
code:
1
2
3
4
5
6
7
8
9
10
11
12
13
14
15
16
17
18
19
20
21
| ; <<>> DiG 9.10.6 <<>> ed42b80a927c.j.cloudfront.hls.ttvnw.net @1.1.1.1 ;; global options: +cmd ;; Got answer: ;; ->>HEADER<<- opcode: QUERY, status: NOERROR, id: 60639 ;; flags: qr rd ra; QUERY: 1, ANSWER: 4, AUTHORITY: 0, ADDITIONAL: 1 ;; OPT PSEUDOSECTION: ; EDNS: version: 0, flags:; udp: 1232 ;; QUESTION SECTION: ;ed42b80a927c.j.cloudfront.hls.ttvnw.net. IN A ;; ANSWER SECTION: ed42b80a927c.j.cloudfront.hls.ttvnw.net. 52 IN A 65.9.86.13 ed42b80a927c.j.cloudfront.hls.ttvnw.net. 52 IN A 65.9.86.118 ed42b80a927c.j.cloudfront.hls.ttvnw.net. 52 IN A 65.9.86.94 ed42b80a927c.j.cloudfront.hls.ttvnw.net. 52 IN A 65.9.86.77 ;; Query time: 14 msec ;; SERVER: 1.1.1.1#53(1.1.1.1) ;; WHEN: Tue Dec 30 21:35:16 CET 2025 ;; MSG SIZE rcvd: 132 |
Via de Odido DNS:
code:
1
2
3
4
5
6
7
8
9
10
11
12
13
14
15
16
17
18
| ; <<>> DiG 9.10.6 <<>> ed42b80a927c.j.cloudfront.hls.ttvnw.net @37.143.84.228 ;; global options: +cmd ;; Got answer: ;; ->>HEADER<<- opcode: QUERY, status: NOERROR, id: 16420 ;; flags: qr rd ra; QUERY: 1, ANSWER: 1, AUTHORITY: 0, ADDITIONAL: 1 ;; OPT PSEUDOSECTION: ; EDNS: version: 0, flags:; udp: 1232 ;; QUESTION SECTION: ;ed42b80a927c.j.cloudfront.hls.ttvnw.net. IN A ;; ANSWER SECTION: ed42b80a927c.j.cloudfront.hls.ttvnw.net. 424 IN A 37.143.87.83 ;; Query time: 9 msec ;; SERVER: 37.143.84.228#53(37.143.84.228) ;; WHEN: Tue Dec 30 21:36:49 CET 2025 ;; MSG SIZE rcvd: 84 |
37.143.87.83 is in het eigen Odido netwerk.
Eventueel kun je zelf even checken welke ip adressen je terugkrijgt, ligt het in het Odido netwerk dan is dat het probleem.
Bedankt voor het erin duiken. Ik heb me er zelf niet meer zo in verdiept gezien de hardware bij Odido vroeger helemaal niet toegankelijk was voor de gebruiker, en nu ook zeer beperkt.Ping83 schreef op dinsdag 30 december 2025 @ 21:45:
[...]
DNS flush gedaan en/of router (ik weet niet wat je gebruikt) gereboot? Ik gebruik zelf AdGuard home als mijn DNS server, daar had ik de Odido DNS server ingevuld en had ik problemen met bufferen, na het aan te passen naar 1.1.1.1 waren de problemen direct weg.
Ik heb een Zyxel T-50 modem waar ik nooit iets in aangepast heb. Ik heb nu via de admin inlog gedaan maar het is mij niet duidelijk waar ik dit zou moeten aanpassen. In de instellingsopties is wel een kopje DNS, daar kan ik een DNS item toe voegen, maar geen idee wat ik daar bij Hostnaam (verplicht veld) in moet vullen.
Ik heb het gisteren op mijn tv geprobeerd via de instellingen van het apparaat zelf, maar daar verbeterde het niet van.
In de Odido community hebben andere klanten ook al e.e.a. geprobeerd zonder verbetering.
Helaas heb ik eerder gehad dat mijn IP-adres tijdelijk (24u) geblokkeerd was bij Apple Music waardoor ik van die dienst tijdelijk geen gebruik kon maken.
Dus ik ben bang dat ik ook hier niet zo veel opties heb om het aan mijn kant op te lossen.
edit: Volgens mij heb ik het gevonden, moest bij het kopje thuisnetwerken kijken, heb daar de DNS aangepast naar 1.1.1.1 met alternatief 1.0.0.1 en de modem opnieuw opgestart. Hopelijk helpt het
[ Voor 6% gewijzigd door Ariandra op 31-12-2025 12:28 ]
Let op:
Dit topic is alleen bedoeld voor het bespreken van Glasvezel, andere onderwerpen horen in:
- xDSL: [Odido xDSL] Ervaringen & Discussie
- Mobiel: [Odido Mobiel] Ervaringen & Discussie
- 5G voor thuis: [Odido Klik&Klaar - 5G vast internet] Ervaringen & Discussie
FAQ:
- Alle vragen omtrent de monteurs
- Alle vragen omtrent korting en verlengen
Dit topic is alleen bedoeld voor het bespreken van Glasvezel, andere onderwerpen horen in:
- xDSL: [Odido xDSL] Ervaringen & Discussie
- Mobiel: [Odido Mobiel] Ervaringen & Discussie
- 5G voor thuis: [Odido Klik&Klaar - 5G vast internet] Ervaringen & Discussie
FAQ:
- Alle vragen omtrent de monteurs
- Alle vragen omtrent korting en verlengen
:strip_exif()/f/image/XsLropguvxH2vRiG5nkpQ0ku.jpg?f=fotoalbum_large)