Amber 120 hier, geen buffer. alleen maar vloerverwarming, huis van 190m2, nog steeds 25m aan ongeisoleerde leidingen in de garage

en geen naregeling. Buiten-sensor ook verplaatst en ik zie dat het helpt bij mij. Voorheen als de pomp draait werd de buitentemperatuur tussen -1 en -3 graden verlaagd wat natuurlijk zonde is want de stooklijn gaat dan omhoog. Dan ga je harder werken en gaat de compressor nog meer koude lucht genereren enz enz. Nu geen probleem meer. Sensor is op 1.5m hoogte
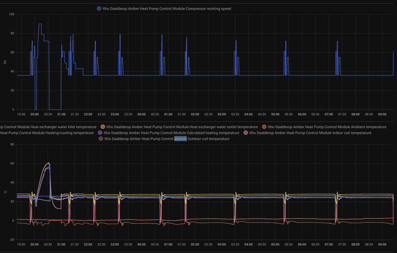
Ik draai eigenlijk al 23 uur constant met een pauze van een uur na een DHW cyclus.
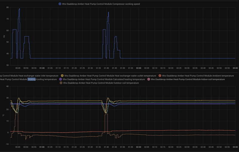
Grotendeels alles op 36hz behalve de defrosts.
COP is
gemiddeld 6 geweest waar ik zeer tevreden over ben. Dat gezegd, ik draai wel bijna de hele dag dus qua kWh verbruik is het veel met een Amber 120 maar ik heb ook een groot huis en ik verwarm op dit moment ook alle kamers. Op 36/43hz is wel ideaal qua geluid. Ik vind de Amber 120 toch wel een kabaal maken op 90hz, die zetten we dus alleen in voor de koudste dagen. Doet me wel denken dat ik misschien ook een Amber 95 had kunnen plaatsen, maar nu op 36hz kan ik 6kw aan warmte genereren en op 90hz is het 12kw (gecontroleerd).
Excerpt hier want de COP wordt ook wel eens -100 als de run eindigt bijv waardoor de grafiek moeilijk te lezen is. Maar zo ziet het er uit over de hele dag ongeveer. Hier komt die net uit een defrost.
Bij mij is de aanvoer temperatuur ongeveer 28 graden. Delta T is iets van 3.5 maar naar mate de dag vorderde werd dit ook wel 2.8
Heat output is een relatief constante 6kw geweest.
Complete run met een DHW en defrosts:
Ingezoomd:
Dit is de thermostaat in de woonkamer waar ik op regel. ik had gezien dat ik plots draaide op 43hz. daarop de 26 op 0 graden veranderd naar 25 en de boel ging weer naar 36hz.
Mijn stooklijn is dus erg laag en heel plat. Dit is mijn stooklijn op het moment: 24,24,25,25,28 bij 15,10,5,0,-5.
/f/image/lumskPTbBUa0JQX9wp9OnIm0.png?f=fotoalbum_large)
(dit is over een langere tijd dan de andere afbeeldingen)
Verdere optimalisaties zijn isoleren van de buis. Kijk ik naar het verschil aanvoer temperatuur en TC is dat 1 graad (!) wat natuurlijk zonde is. Naregeling slaapkamers (max 19 graden) en de hysteresis (undershoot/overshoot) beter bekijken. Ik wil eigenlijk niet 0.6 graden wachten totdat de thermostaat weer in actie komt op koude dagen. Misschien dat ik de undershoot van 0.3 zet naar 0.1. Dus dan is de thermostaat 20.5 graad, hij komt in actie op 20.4 en gaat door tot en met 20.8.
Wat voor wattage hebben de Amber 95 mensen op 36hz en pomp op medium eigenlijk?