Scheduler: Fiops CPU | Governor: Ondemand | CPU FreQ.: 384Mhz/1,56Ghz | TCP: Westwood | GPU Governor: Simple | GPU FreQ.: 450Mhz
Een beetje abacadabra geeft niet, gewoon nog een keer lezen.Liber8 schreef op vrijdag 9 februari 2024 @ 22:49:
[...]
Bedankt voor de snelle reactie. Ik heb het doorgelezen maar het is een beetje abracadabra voor mij
Volgens SolarEdge liggen de panelen in een hoek van 40 graden, en er liggen 8 panelen ten oosten en 8 op het westen. Vorige eigenaar vertelde dat er meteen na installatie al te lage Kwh metingen waren maar heeft hier niks aan gedaan. Helaas ook niet aangegeven in de koop overeenkomst..
Nu zijn we genoodzaakt het zelf uit te vogelen (zonder enige kennis). Bedankt voor de hulp..
Ik zal het simpel uitleggen: Een drie fase omvormer zoals jij hebt wil 750 volt zien, die gemaakt wordt door de optimizers (ik zie dat je 60v optimizers hebt) achter de panelen. Jij hebt de helft van de dag 8 panelen in de zon, dus 8x60 volt van de optimizers = 480v. Dan heb je heel even 16 panelen in de zon (dus genoeg) en daarna de 8 andere panelen. Nog wat simpeler: Solaredge schrijft 16 panelen voor op een drie fase omvormer per richting! Dat heb je nu niet, dus je hebt te weinig gelijktijdig beschenen panelen, behalve in het midden van de dag. In de opbrengst app zie je dan ook een lage parabool, met een dikke piek in het midden.
Hoe los je jouw probleem op? De omvormer wisselen voor een "short string" drie fase omvormer; de se5k-rwb. Die heeft namelijk geen 750 volt nodig, maar 375.
@Ronald we hebben er weer een.
Ja, dit bedoelde ik. Ja, je moet de installateur aanschrijven: die moeten dit herstellen; zij hebben de software (designer) die hier een dikke waarschuwing zal geven als je dit ingeeft. Zij zijn de experts en hebben hier zeker wat laten liggen.Liber8 schreef op vrijdag 9 februari 2024 @ 23:09:
[...]
Meest gemaakte fout: oost / west opstellingen met te weinig panelen per kant. 10 panelen + 6 panelen op een drie fasenomvormer = elke dag tranen omdat het budget-stringsysteempje van de buren 2 keer zoveel opbrengt...
Ik denk dat je dit bedoeld? Is hier wat aan te doen in onze situatie.? Of kan ik hiervoor aankloppen bij het installatiebedrijf dat ze een fout hebben gemaakt.. Er vanuit gaande dat je dit bedoeld.. Correct me if im wrong...
[ Voor 26% gewijzigd door teacher op 10-02-2024 00:12 ]
Wise enough to play the fool
Om je systeem enigszins goed te doen werken omvormer vervangen naar SE5K-RWB ( 3fasige omvormer korte string). Deze werkt op stringspanning van 375 V ipv van de 750volt die de gewone 3 fasige omvormer gebruikt die je nu hebt. Je kan per oriëntatie 8x 60volt = 480volt maken wat meer is dan 375 die nodig is voor de omvormer te laten werken.
Je was me te snel af met de reactie op situatie van liber8
@Liber8
Je kan ook ipv de 3 fasige omvormer een 1fasige nemen de SE5000H die werkt ook op 400volt stringspanning dat is ook veel lager dan de 750 volt die je omvormer nu wil hebben
[ Voor 8% gewijzigd door Browny op 09-02-2024 23:29 ]
Browny schreef op vrijdag 9 februari 2024 @ 23:28:
@teacher
Je was me te snel af met de reactie op situatie van liber8
@Liber8
Je kan ook ipv de 3 fasige omvormer een 1fasige nemen de SE5000H die werkt ook op 400volt dat is ook veel lager dan de 750 volt die je omvormer nu wil hebben
Ik zou wel voorzichtig zijn met dikke eenfase omvormers, want netcongestie.
Wise enough to play the fool
PV Output - Obdam; SolarEdge SE5K 'Voor korte strings'; 12x350Wp Oost-West 13°; 8x415Wp Zuid 10°; Totaal 7520Wp.
Ik hoop dat hij dit heeft laten doen door een gerenommeerd bedrijf. Het lijkt me dat ze een fout hebben gemaakt qua keuze omvormer dat bij mijn opstelling past..
Zoals ik het lees uit jullie reacties is het niet alleen ff snel de omvormer switchen, maar zou er ook aanpassingen moeten worden gedaan in de meterkast.? Morgen komt de oude bewoner langs, als het goed is zou hij een factuur hebben.. Hopelijk valt dit te verhalen richting het installatiebedrijf..
Klopt, zoals je ziet:teacher schreef op vrijdag 9 februari 2024 @ 23:19:
[...]
Dat heb je nu niet, dus je hebt te weinig gelijktijdig beschenen panelen, behalve in het midden van de dag. In de opbrengst app zie je dan ook een lage parabool, met een dikke piek in het midden.
[ Voor 45% gewijzigd door Liber8 op 09-02-2024 23:50 ]
Scheduler: Fiops CPU | Governor: Ondemand | CPU FreQ.: 384Mhz/1,56Ghz | TCP: Westwood | GPU Governor: Simple | GPU FreQ.: 450Mhz
Als je gaat voor de se5k-rwb (korte string 3fasig) is het gewoon omvormer omwisselen .er moet verder niets in meterkast worden aangepast. Gewoon de ene 3 fasige omvormer vervangen door ander type fasige omvormer. Het vermogen van de omvormer blijft hetzelfde .
De quote die je aanhaalt van teacher slaat op je omvormer die je nu hebt.
[ Voor 12% gewijzigd door Browny op 10-02-2024 00:13 ]
Wat teacher bedoelt dat je dat zal zien in de opbrengst van je installatie op een zonnige dag. Dus op een zonnige dag als je verloop van de opwek bekijk gedurende die dag.
En niet in de opbrengst van je installatie per maand van jaar 2023 .
En ik bedoelde iddde zonnige dag zoals @Browny stelt en dan ziet je grafiek er ongeveer zo uit:
:strip_exif()/f/image/wJbn9YqwCLshgOErJYaNFpLA.jpg?f=fotoalbum_large)
Wat me nu wel opvalt is dat je vorig jaar 2540kWh hebt opgewekt. Jouw set moet normaalgesproken met gemak het dubbele kunnen opbrengen.
[ Voor 46% gewijzigd door teacher op 10-02-2024 00:22 ]
Wise enough to play the fool
[ Voor 95% gewijzigd door TweakersOnly op 10-02-2024 01:37 ]
Ja dat is wat ik zelf ook had berekend qua panelen en daadwerkelijke opbrengst. Je bedoelt het dubbele met de juiste omvormer, niet met mijn huidige set tochteacher schreef op zaterdag 10 februari 2024 @ 00:10:
Idd, gewoon de omvormer wisselen voor een se5k-rwb. Een-op-een overhangen, geen aanpassingen nodig.
En ik bedoelde iddde zonnige dag zoals @Browny stelt en dan ziet je grafiek er ongeveer zo uit:
[Afbeelding]
Wat me nu wel opvalt is dat je vorig jaar 2540kWh hebt opgewekt. Jouw set moet normaalgesproken met gemak het dubbele kunnen opbrengen.
[ Voor 34% gewijzigd door Liber8 op 10-02-2024 08:11 ]
Scheduler: Fiops CPU | Governor: Ondemand | CPU FreQ.: 384Mhz/1,56Ghz | TCP: Westwood | GPU Governor: Simple | GPU FreQ.: 450Mhz
Liber8 schreef op zaterdag 10 februari 2024 @ 08:07:
[...]
Ja dat is wat ik zelf ook had berekend qua panelen en daadwerkelijke opbrengst. Je bedoelt het dubbele met de juiste omvormer, niet met mijn huidige set toch
[Afbeelding]
/f/image/52qZ03IMmaiEM07kQjB6Yn0F.png?f=fotoalbum_large)
Hier een voorbeeld met 8 panelen Oost en 8 panelen West met short string omvormer
Panelen Jinko 430
Dan zie je dus duidelijk een verschil tussen een normale en een short string omvormer
Oh, en als je met de installateur contact hebt, lees desnoods nog een paar keer de topicstart door: wat jij hebt is de casus "tuinhuisje" in het groot: te weinig panelen per kant, dus clippende optimizers (die werken op het maximum voltage) waardoor -en nu komt het eigenlijke probleem- het hele systeem gaat werken met de amperes die de schaduwkant maakt.
Vraag dus naar het designer rapport, of maak er desnoods zelf een.
En je ziet ook de opbrengst van @MvdV75 : je kan op een zonnige dag fluitend een "5 punter" halen: 5x je geïnstalleerde vermogen, jij zit nu op 2.2.
Overigens:
* teacher vond zijn "simulatie" van de dagopbrengstcurve best accuraat..
[ Voor 29% gewijzigd door teacher op 10-02-2024 09:38 ]
Wise enough to play the fool
De opgestoken middelvinger van een slechte installateur?teacher schreef op zaterdag 10 februari 2024 @ 09:30:
* teacher vond zijn "simulatie" van de dagopbrengstcurve best accuraat..
PV Output - Obdam; SolarEdge SE5K 'Voor korte strings'; 12x350Wp Oost-West 13°; 8x415Wp Zuid 10°; Totaal 7520Wp.
Ronald schreef op zaterdag 10 februari 2024 @ 09:47:
[...]
De opgestoken middelvinger van een slechte installateur?
Wise enough to play the fool
De opmerking dat designer geeft is dat je teveel Dc vermogen op de opvormer hebt. Je hebt nl een 150 % over dimensie , mag maximaal 135% Zijn.
Dwz dat je andere panelen moet kiezen die ongeveer 30 a 35 wp kleiner zijn.
Dan zal het ontwerp wel gaan.
Ik snap het niet helemaal... Sorry. Ook raar dat er geen handleiding over te vinden is die dit uitlegt.pvg schreef op vrijdag 9 februari 2024 @ 22:57:
[...]
Het werkt gewoon naast elkaar: opladen op alleen overtollige zonneenergie en daarnaast ‘hoedanook’ laden via het tijdschema. Maar als je dus een tijdblok overdag instelt en de zon schijnt niet (genoeg), wordt je auto uit het net geladen.
Als ik bv. 's avonds 2 tijdschema's instel zijnde 10-16u en 22u-6u en 'laden op zone-energie' activeer. Dan gaat de wagen toch op beide tijdstippen niet laden als er onvoldoende zonne-energie is tenzij ik dit tussen 16u en 22u manueel uitschakel?
Of houdt de laadpaal bij een ingesteld tijd gewoon geen rekening met of laden op zone-energie geactiveerd is? In dat geval kan ik mijn wagen 's avonds aan de laadpaal hangen, laden op zonne-energie activeren en voor de dag nadien een tijdschema 22-6u instellen. Dan zou hij in de loop van de dag laden als er overschot is en hoe dan ook vanaf 22u laden.
Het laatste is juist. Laden op zonneenergie aanzetten en evt een tijdsblok (als de zon onder is) om de auto alsnog vol te laden als er niet voldoende zon was. Als de auto wel al vol is tijdens het tijdsblok hoeft er niet geladen te worden en wordt het net ook niet belast.Davy_Rx schreef op zaterdag 10 februari 2024 @ 19:31:
[...]
Ik snap het niet helemaal... Sorry. Ook raar dat er geen handleiding over te vinden is die dit uitlegt.
Als ik bv. 's avonds 2 tijdschema's instel zijnde 10-16u en 22u-6u en 'laden op zone-energie' activeer. Dan gaat de wagen toch op beide tijdstippen niet laden als er onvoldoende zonne-energie is tenzij ik dit tussen 16u en 22u manueel uitschakel?
Of houdt de laadpaal bij een ingesteld tijd gewoon geen rekening met of laden op zone-energie geactiveerd is? In dat geval kan ik mijn wagen 's avonds aan de laadpaal hangen, laden op zonne-energie activeren en voor de dag nadien een tijdschema 22-6u instellen. Dan zou hij in de loop van de dag laden als er overschot is en hoe dan ook vanaf 22u laden.
Panelen nu gedownsized naar 395 Wp (was 435Wp). Ik blijft echter steken op 136% dus nog teveel.Browny schreef op zaterdag 10 februari 2024 @ 12:17:
@Taatort
De opmerking dat designer geeft is dat je teveel Dc vermogen op de opvormer hebt. Je hebt nl een 150 % over dimensie , mag maximaal 135% Zijn.
Dwz dat je andere panelen moet kiezen die ongeveer 30 a 35 wp kleiner zijn.
Dan zal het ontwerp wel gaan.
Ik zit met 8 panelen per dakvlak ook op een minimum. Dus eentje weghalen om lager DC vermogen te krijgen gaat niet.
Verder zag ik nog onderstaande in Designer:
Waarschuwing: Voor het aansluiten van 3 strings op SE5K-RWB Home Short Strings met 2 ingangen is een stringbox nodig.
Dat was me nog niet eerder opgevallen. Is dit te voorkomen?
En met de short string zou ik 6x s500b of s650b per dak aandurven. Zolang de string maar tussen 8 en 20 is.
Als je je in strakke bochten moet wringen om solaredge werkend te krijgen dan is het wel eens een teken dat je gewoon naar micro’s moet gaan kijken. Enphase is dan wel wat duurder… maar lange product garantie… APSystems voordeliger (Amerikaans) en sinds enige tijd met bijna de garantie van Enphase te doen. Hoymiles (Chinees) ook overweging.
PV Output - Obdam; SolarEdge SE5K 'Voor korte strings'; 12x350Wp Oost-West 13°; 8x415Wp Zuid 10°; Totaal 7520Wp.
Thanx voor alle info.. Ik probeer door de designer registratie te lopen maar dat lukt me niet.. Wil graag morgen het bedrijf bellen die de installatie heeft gedaan..teacher schreef op zaterdag 10 februari 2024 @ 09:30:
Idd met de juiste omvormer. Keep us posted.
Oh, en als je met de installateur contact hebt, lees desnoods nog een paar keer de topicstart door: wat jij hebt is de casus "tuinhuisje" in het groot: te weinig panelen per kant, dus clippende optimizers (die werken op het maximum voltage) waardoor -en nu komt het eigenlijke probleem- het hele systeem gaat werken met de amperes die de schaduwkant maakt.
Vraag dus naar het designer rapport, of maak er desnoods zelf een.
En je ziet ook de opbrengst van @MvdV75 : je kan op een zonnige dag fluitend een "5 punter" halen: 5x je geïnstalleerde vermogen, jij zit nu op 2.2.
Overigens:
* teacher vond zijn "simulatie" van de dagopbrengstcurve best accuraat..
Heb nu de offerte van de vorige bewoners met alles wat geïnstalleerd is.. Kan èèn van jullie hier een designer rapport van maken misschien ? Zou het gesprek een stuk makkelijker maken
:strip_exif()/f/image/bvYVxHVrhDMbTWhbiT4QWo3Z.jpg?f=fotoalbum_large)
:strip_exif()/f/image/4ybqHETg3Tuke7C96PX3ni5b.jpg?f=fotoalbum_large)
Opstelling: 8 panelen oost, 8 panelen West in een hoek van 40° volgens My SolarEdge..
Alvast bedankt voor de hulp
Scheduler: Fiops CPU | Governor: Ondemand | CPU FreQ.: 384Mhz/1,56Ghz | TCP: Westwood | GPU Governor: Simple | GPU FreQ.: 450Mhz
oplossingen:
- andere omvormer: se5k rwb se5k-rwbteben4 short string, deze omvormer heeft slechts 375v nodig om op te starten. Voor specs: https://www.solaredge.com...dential-datasheet-row.pdf
- andere optimizers, bijvoorbeeld p404 of s500b, die 80v kunnen leveren
Oplossing 1 moet imo, oplossing 1 en 2 samen is nog beter uiteraard
[ Voor 103% gewijzigd door TweakersOnly op 13-02-2024 10:20 ]
heb inmiddels een software update gehad...hopelijk blijft het hierbij.Michel242186 schreef op zaterdag 3 februari 2024 @ 17:30:
mijn Solaredge SE5k ligt alweer een week plat.
Al contact gehad met de installateur en die geeft aan dat de omvormer een productieprobleem heeft?
wordt nu contact gezocht met Solaredge,
foutmelding die ik heb is fout 8x52 VDC condensator groep instabiel.
en 8x58 isolatie
hopelijk snel een oplossing en als ik dit forum doorlees moet hij vervangen worden.
Ik heb nu 2 solaredge omvormers thuis, een 2200 op het schuine dak met 8x 270wp, deze kwamen bij het huis toen we het kochten. En een extra set met een HD3000 omvormer met 8x395wp panelen op het garage dak.
Gezien de prijs van de panelen wilde ik de 270wp panelen vervangen door 8x 435wp. Dan heb ik sowieso andere optimizers nodig en eigenlijk ook een andere omvormer dan de 2200. alhoewel deze nu ook niet maximaal wordt benut op de zuidoost richting.
Het idee was om beide omvormers te vervangen voor een SE7K omvormer die 2 paar MC4 aansluitingen heeft. En dan de DC kabel van het dak naar de garage te laten lopen waar de SE7K zou komen.
Nu was de vraag, klopt het dan dat die als 2 losse strings gezien worden omdat de panelen op het garage dak namelijk op zuidwest staan en dus hun max power op een andere tijd van de dag leveren dan die op het schuine dak.
Als ik die SE7K in de designer stop dan maakt hij er gewoon 1 string van wat mij vreemd lijkt.
[ Voor 4% gewijzigd door Greetoz op 13-02-2024 14:23 ]
https://printcraft3d.nl Protect your BMW! https://BimmerNotify.app
Focus op de ontwerp eisen, en heel belangrijk : de lastige kanten van solaredge. Hint: je denkt simpele string omvormer. Dat is solaredge niet.
PV Output - Obdam; SolarEdge SE5K 'Voor korte strings'; 12x350Wp Oost-West 13°; 8x415Wp Zuid 10°; Totaal 7520Wp.
Haha jeetje, wel gezocht in het topic, de startpost daarmee beetje overgeslagen. Thx ik ga het even aandachtig lezen. En excuus.Ronald schreef op dinsdag 13 februari 2024 @ 14:46:
@Greetoz gelukkig hoef je in dit geval alleen de start post door te lezen. Die is volgens wc-eend ernstig goed geschreven.
Focus op de ontwerp eisen, en heel belangrijk : de lastige kanten van solaredge. Hint: je denkt simpele string omvormer. Dat is solaredge niet.
edit: zover ik kan zien kan dit werken met een SE5K short string en 500b optimizers Dan is de vraag wat win ik ermee om het zo te doen ipv gewoon de 2e omvormer op zolder te houden en die dan te vervangen door een 3000 model en dan kan ik de optimizers op het garage dak ook gewoon laten zitten.
[ Voor 23% gewijzigd door Greetoz op 13-02-2024 14:56 ]
https://printcraft3d.nl Protect your BMW! https://BimmerNotify.app
Voordeel van een omvormer: betere koppeling met accu… maar volgens mijn simulaties is dat bij lange na niet rendabel. Daarnaast is accu op de short string nog altijd niet definitief.
Je kunt zelfs overwegen om te kijken wat er gebeurd met de 8x395 op se2200h en 8x nieuw op de se3000h. Gaat aftoppen, maar scheelt investering. Gaan ze stuk, dan vervang je met voldoende vermogen.
PV Output - Obdam; SolarEdge SE5K 'Voor korte strings'; 12x350Wp Oost-West 13°; 8x415Wp Zuid 10°; Totaal 7520Wp.
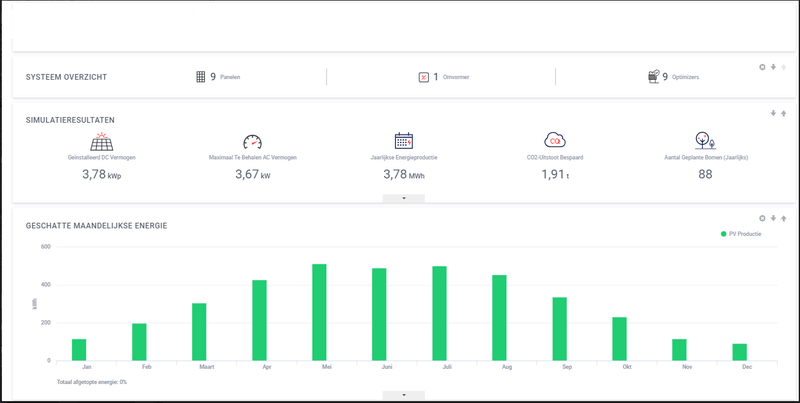
Graag leg ik een opzet voor die ik ontvangen heb voor een 9 panelen van 430WP (merk: Das Solar) pakket met SolarEdge SE3680 HD Wave + 9xS440 Optimizers.
Het voorstel is via een PV verdeler de groep van de wasmachine of droger gebruiken omdat de 3x2,5mm2 kabels hiervoor precies genoeg zouden zijn voor een 16A zekering op de SolarEdge omvormer van maximaal 3680 watt. Naar ik begrijp is dit precies de grens door 16A x 230V = 3680W. Alternatief zou zijn 3x4mm2 kabels door een loze leiding als we ons hierbij beter zouden voelen.
Zoals aangegeven in dit topic heb ik het systeemverlies diagram uit de SolarEdge designer opgevraagd. Het feit dat ze dit direct konden leveren voelde goed, ze werken hier dus standaard mee. Zie onderstaand het resultaat:
/f/image/jRxbtrmZQbsExNqKjegI7zKg.png?f=fotoalbum_large)
Nu zegt mij dit als leek erg weinig en werd gezegd te kijken naar opbrengstfactorverlies. Die staat hier op 0,14%. Is dit een laag genoeg percentage? Daarnaast valt me in het screenshot op dat onder materiaal een Trina Solar 420WP paneel is ingevoerd, terwijl de offerte een Das Solar 430WP paneel heeft. Kan een hogere wattpiek tot een hogere opbrengstfactor verlies leiden?
Van de offertes die ik nu heb is qua prijs de SolarEdge de goedkoopste. Het bedrijf biedt ook de Enphase IQ8MC aan, maar zegt betere ervaring met SolarEdge te hebben en mij dit daarom te adviseren. Twijfelpunt die ik hierbij heb is dat ik online een stuk meer 'horror verhalen' lees over SolarEdge dan over Enphase, en ik me daarom afvraag of SolarEdge minder betrouwbaar is dan het alternatief.
Iemand die vanuit vak ervaring wellicht wat kan zeggen over de betrouwbaarheid van de SolarEdge HD Wave omvormers? De installateur heeft wel aangegeven 10jaar installatie garantie te geven, dus als de omvormer het begeeft wordt deze de eerste 10 jaar kosteloos vervangen. Valt natuurlijk binnen de garantietermijn van SolarEdge, maar daarnaast dus ook geen montagekosten. Heb verder wel een goed gevoel bij het bedrijf, en ken ze via een referentie. Twijfel zit hem puur in het SolarEdge stuk.
Ben benieuwd of er inzichten zijn die voor mij de keus makkelijker maken, want ik twijfel behoorlijk. Dank alvast!
Edit: daarnaast de geschatte opbrengst uit de designer, WP hierin is dus lager dan in de offerte omdat daar 9x430WP panelen in opgenomen zijn. Thanks @RonJ screenshot aangepast.
[ Voor 20% gewijzigd door Phalanxz op 13-02-2024 16:27 ]
PSST. Je huisadres staat leesbaar op het onderste screenshot.Phalanxz schreef op dinsdag 13 februari 2024 @ 16:04:
Beste allen,
Graag leg ik een opzet voor die ik ontvangen heb voor een 9 panelen van 430WP (merk: Das Solar) pakket met SolarEdge SE3680 HD Wave + 9xS440 Optimizers.
Het voorstel is via een PV verdeler de groep van de wasmachine of droger gebruiken omdat de 3x2,5mm2 kabels hiervoor precies genoeg zouden zijn voor een 16A zekering op de SolarEdge omvormer van maximaal 3680 watt. Naar ik begrijp is dit precies de grens door 16A x 230V = 3680W. Alternatief zou zijn 3x4mm2 kabels door een loze leiding als we ons hierbij beter zouden voelen.
Zoals aangegeven in dit topic heb ik het systeemverlies diagram uit de SolarEdge designer opgevraagd. Het feit dat ze dit direct konden leveren voelde goed, ze werken hier dus standaard mee. Zie onderstaand het resultaat:
[Afbeelding]
Nu zegt mij dit als leek erg weinig en werd gezegd te kijken naar opbrengstfactorverlies. Die staat hier op 0,14%. Is dit een laag genoeg percentage? Daarnaast valt me in het screenshot op dat onder materiaal een Trina Solar 420WP paneel is ingevoerd, terwijl de offerte een Das Solar 430WP paneel heeft. Kan een hogere wattpiek tot een hogere opbrengstfactor verlies leiden?
Van de offertes die ik nu heb is qua prijs de SolarEdge de goedkoopste. Het bedrijf biedt ook de Enphase IQ8MC aan, maar zegt betere ervaring met SolarEdge te hebben en mij dit daarom te adviseren. Twijfelpunt die ik hierbij heb is dat ik online een stuk meer 'horror verhalen' lees over SolarEdge dan over Enphase, en ik me daarom afvraag of SolarEdge minder betrouwbaar is dan het alternatief.
Iemand die vanuit vak ervaring wellicht wat kan zeggen over de betrouwbaarheid van de SolarEdge HD Wave omvormers? De installateur heeft wel aangegeven 10jaar installatie garantie te geven, dus als de omvormer het begeeft wordt deze de eerste 10 jaar kosteloos vervangen. Valt natuurlijk binnen de garantietermijn van SolarEdge, maar daarnaast dus ook geen montagekosten. Heb verder wel een goed gevoel bij het bedrijf, en ken ze via een referentie. Twijfel zit hem puur in het SolarEdge stuk.
Ben benieuwd of er inzichten zijn die voor mij de keus makkelijker maken, want ik twijfel behoorlijk. Dank alvast!
Edit: daarnaast de geschatte opbrengst uit de designer, WP hierin is dus lager dan in de offerte omdat daar 9x430WP panelen in opgenomen zijn.
Lijkt me verder een prima aanbieding. De kosten van een 3x4 kabel en duurdere alamat (en omvormer) om naar een 4000H te gaan ga je niet heel snel terugverdienen door dat héle kleine beetje aftoppen te voorkomen. Dat zal met 10Wp per paneel niet significant anders worden. Dat heeft ook geen invloed op het optimizer verlies (eerder het tegendeel).
Ik mis nog de azimuth (hoek/ligging) van je panelen. Is dit pal op het zuiden?
Ik hoorde vooral berichten over een slechte serie s440 optimizers, maar die zijn alweer redelijk teruggelopen. Daar heb je sowieso 25 jaar garantie op vanuit SE en dus 10 vanuit de installateur op zijn arbeid. Ik heb zelf de omvormers ook nog verlengd naar 20 jaar bij SE. Dat kostte voor een 3680 125 euro voor die 10 jaar extra garantie. Dat zegt ook wel iets, als ze massaal kapot zouden gaan konden ze het daarvoor niet aanbieden. Ik ben iig heel tevreden met SE.
[ Voor 3% gewijzigd door teacher op 13-02-2024 18:20 . Reden: Adres in quote geknipt ]
All-electric.
Thanks! Iets te snel geweestRonJ schreef op dinsdag 13 februari 2024 @ 16:18:
[...]
PSST. Je huisadres staat leesbaar op het onderste screenshot.
De ligging is zuid-zuidwest. Schaduw door bomen omdat we aan de rand van een bos wonen, vandaar geen serie geschakelde oplossing.RonJ schreef op dinsdag 13 februari 2024 @ 16:18:
[...]
Ik mis nog de azimuth (hoek/ligging) van je panelen. Is dit pal op het zuiden?
Goed om te horen, dank! Inderdaad een goed punt, als voor slechts 125 euro de garantie zo veel uitgebreid kan worden moet dat wat zeggen over de betrouwbaarheid.RonJ schreef op dinsdag 13 februari 2024 @ 16:18:
[...]
Ik hoorde vooral berichten over een slechte serie s440 optimizers, maar die zijn alweer redelijk teruggelopen. Daar heb je sowieso 25 jaar garantie op vanuit SE en dus 10 vanuit de installateur op zijn arbeid. Ik heb zelf de omvormers ook nog verlengd naar 20 jaar bij SE. Dat kostte voor een 3680 125 euro voor die 10 jaar extra garantie. Dat zegt ook wel iets, als ze massaal kapot zouden gaan konden ze het daarvoor niet aanbieden. Ik ben iig heel tevreden met SE.
Klopt enkel is een 3000 omvormer voor ongeveer €300 2e hands te krijgen wat natuurlijk niet echt een investering is, stel ik kriig nog 100-150 euro voor de 2200 dan lijkt mij dat wel de moeite waard.Ronald schreef op dinsdag 13 februari 2024 @ 15:55:
@Greetoz beide goede conclusies.
Voordeel van een omvormer: betere koppeling met accu… maar volgens mijn simulaties is dat bij lange na niet rendabel. Daarnaast is accu op de short string nog altijd niet definitief.
Je kunt zelfs overwegen om te kijken wat er gebeurd met de 8x395 op se2200h en 8x nieuw op de se3000h. Gaat aftoppen, maar scheelt investering. Gaan ze stuk, dan vervang je met voldoende vermogen.
Het accu verhaal was voor mij ook een reden voor 1 omvormer, maar zeker gezien wat er vandaag gebeurd is met de salderingsregeling denk ik dat een rendabele accu voor een normale prijs nog jaren ver weg is. Nogmaals bedankt.
https://printcraft3d.nl Protect your BMW! https://BimmerNotify.app
Het diagram ziet er zeker niet heel slecht uit, maar als opbrengst factor verlies er met s500b helemaal uit gaat is dat een zekerdere opstelling
PV Output - Obdam; SolarEdge SE5K 'Voor korte strings'; 12x350Wp Oost-West 13°; 8x415Wp Zuid 10°; Totaal 7520Wp.
Wat doen jullie hier? Is er iets gewijzigd?
Zelf vandaag een account aangemaakt, moest inderdaad een VAT nummer opgegeven. Het is geen echte check, alleen of het juiste format wordt gebruikt. Het format is: NL000099998B57, even wat nummers aanpassen want dit voorbeeld is al in gebruikn0ss schreef op dinsdag 13 februari 2024 @ 19:20:
Als ik een account wil maken voor de designer via de stappen uit de TS moet ik Kvk gegevens opvoeren.
Wat doen jullie hier? Is er iets gewijzigd?
Thanks, ga ik zeker even navragen. Aan wat voor prijs zou ik moeten denken dat het het waard is als de opbrengstfactor verlies eraf gaat? Ik ben nog niet heel bekend met de term, maar als het verlies op rendement is, zou 0,14% zo'n 5.4WP (van max 3870WP) zijn, dus iets meer dan 5Kwh. Scheelt dan zo'n 1,50€ op jaarbasis. Maar ik begrijp vast niet helemaal wat het betekent want dit zijn geen schrikbarende aantallen natuurlijk. Je zegt ook een 'zekerdere' opstelling. Wat bedoel je hier precies mee?Ronald schreef op dinsdag 13 februari 2024 @ 18:17:
@Phalaaanx vraag eens een simulatie met s500b? En hoeveel dat extra kost?
Het diagram ziet er zeker niet heel slecht uit, maar als opbrengst factor verlies er met s500b helemaal uit gaat is dat een zekerdere opstelling
Dit topic is ontstaan uit problemen met opbrengst factor verlies... ofwel optimizer clipping. Vanwege de dynamiek kan het vrij eenvoudig veel hoger uitvallen - de simulatie is een veridealiseerde situatie - het aftoppen bij optimizer clipping vind plaats op de best presterende panelen, en is een vermenigvuldiging van het slechtst presterende paneel. Het kan dus heel erg hard verkeerd gaan (Zie de middelvinger 'simulatie' van @teacher niet heel ver terug)Phalanxz schreef op dinsdag 13 februari 2024 @ 19:33:
[...]
Thanks, ga ik zeker even navragen. Aan wat voor prijs zou ik moeten denken dat het het waard is als de opbrengstfactor verlies eraf gaat? Ik ben nog niet heel bekend met de term, maar als het verlies op rendement is, zou 0,14% zo'n 5.4WP (van max 3870WP) zijn, dus iets meer dan 5Kwh. Scheelt dan zo'n 1,50€ op jaarbasis. Maar ik begrijp vast niet helemaal wat het betekent want dit zijn geen schrikbarende aantallen natuurlijk. Je zegt ook een 'zekerdere' opstelling. Wat bedoel je hier precies mee?
Dus eigenlijk elke mate van deze post zien wij als problematisch.
s500b zal voor 9 panelen ergens tussen 45 en 90 euro meer kosten. Zie dat als verzekering.
De meer technische uitleg staat in de casus tuinhuisje in de TS
PV Output - Obdam; SolarEdge SE5K 'Voor korte strings'; 12x350Wp Oost-West 13°; 8x415Wp Zuid 10°; Totaal 7520Wp.
Nu heb ik voordat ik hiermee aan de slag ging al gekeken in de SE designer of deze 11 panelen nog bij geplaatst mochten worden op mijn bestaande SE7K omvormer. Daar komt geen waarschuwing of foutmelding uit. Waardoor ik zou zeggen dat het zou mogen binnen de voorwaarden die SolarEdge stelt.
Zijn jullie het met mij eens dat als de designer groen licht geeft dat het dan binnen de grenzen van de mogelijkheden van de omvormer valt? Of zouden jullie een extra 1 fase omvormer nemen voor de panelen op het noord dak.
Hieronder het elektrische ontwerp en wat diagrammen uit de designer.
/f/image/2BkoYYxVh2RJ5VLQwq4HUMCi.png?f=fotoalbum_large)
/f/image/qZytaIzPn4MHfmUxDxMNdhan.png?f=fotoalbum_large)
SolarEdge 22x360Wp Zuid (7920Wp) 11x365Wp Noord (4015Wp), Daikin Altherma 3M 9kW Monoblock, Gasloos sinds september 2022
Dank voor je toelichting! Ik heb me er wat meer in verdiept, en de TS casus gelezen. Omdat dit allemaal nieuw is, is het wat ingewikkelde stof om allemaal te begrijpen maar ik probeer de risico's zo goed mogelijk in te schatten om de beste keus te maken.Ronald schreef op dinsdag 13 februari 2024 @ 19:56:
[...]
Dit topic is ontstaan uit problemen met opbrengst factor verlies... ofwel optimizer clipping. Vanwege de dynamiek kan het vrij eenvoudig veel hoger uitvallen - de simulatie is een veridealiseerde situatie - het aftoppen bij optimizer clipping vind plaats op de best presterende panelen, en is een vermenigvuldiging van het slechtst presterende paneel. Het kan dus heel erg hard verkeerd gaan (Zie de middelvinger 'simulatie' van @teacher niet heel ver terug)
Dus eigenlijk elke mate van deze post zien wij als problematisch.
s500b zal voor 9 panelen ergens tussen 45 en 90 euro meer kosten. Zie dat als verzekering.
De meer technische uitleg staat in de casus tuinhuisje in de TS
Als ik het goed begrijp zit het risico hem in mijn geval (alle panelen zelfde richting) als er harde schaduw op enkele panelen valt wat de opbrengst in watt dermate naar beneden brengt dat andere panelen wel in de zon hier last van krijgen doordat de ampere omlaag gaat. Optimizers met een hogere voltage zou dit dan op kunnen lossen, omdat de ampere dan niet te laag wordt. Als ik het goed zeg.
Ik krijg net het diagram binnen van de installateur met de S500b, de opbrengst factor verlies daalt hiermee naar 0,04%:
/f/image/jFF5djSTNvNWhjlEnaRNdWas.png?f=fotoalbum_large)
Ze geven aan dat dit een meerprijs van €150 is. Over de levensduur uitgesmeerd natuurlijk niet zo'n groot bedrag. Maar ik vind het lastig in te schatten of het risico hoog genoeg is dat het nodig is. Met name doordat alles dezelfde richting in ligt, en we met name 'zachte' schaduw van bomen zullen hebben. Dit in tegenstelling tot de casus met oost/west opstelling.
Edit: wellicht handig het legplan erbij te tonen:
/f/image/vh6ysxc1gNMN7NzQt9b4F8gh.png?f=fotoalbum_large)
Dakhoek schat ik op 40 graden, 2 panelen komen op een platte dakkapel en worden in zo'n 10graden geplaatst zeg ik snel uit mijn hoofd.
[ Voor 10% gewijzigd door Phalanxz op 14-02-2024 10:17 ]
Designer keurt alles in 1 string goed. Het voldoet aan single string design. Je kleine omvormer clipping nl 1% maar dat is marginaal. Dus kan op je se7k , je hebt geen tweede of grotere omvormer nodig.
Zoals Ronald aangegeven heeft de optimizers s500b gebruiken dan zit je installatie beter in zijn vel. De opbrengst factor verlies lijkt maar een beetje verbeterd te zijn maar deze factor wordt door designer nogal sterk onderschat.
De investering in de s500b is aangeraden, en zeker niet slecht.
Snap nog steeds niet hoe je twee strings kan “mimicken” door buiten de omvormer de kabels te splittten? Kan iemand mij dat (schematisch) uitleggen?Ronald schreef op maandag 12 februari 2024 @ 11:47:
@Taatort wat ik begrepen heb uit de installateurs training mogen parallelle strings ook buiten de omvormer met y-connnector gekoppeld worden.
En met de short string zou ik 6x s500b of s650b per dak aandurven. Zolang de string maar tussen 8 en 20 is.
Als je je in strakke bochten moet wringen om solaredge werkend te krijgen dan is het wel eens een teken dat je gewoon naar micro’s moet gaan kijken. Enphase is dan wel wat duurder… maar lange product garantie… APSystems voordeliger (Amerikaans) en sinds enige tijd met bijna de garantie van Enphase te doen. Hoymiles (Chinees) ook overweging.
De 400V accu’s gaan ook gewoon parallel met de PV string (s) op de enkelfase omvormers
[ Voor 25% gewijzigd door Ronald op 14-02-2024 21:28 ]
PV Output - Obdam; SolarEdge SE5K 'Voor korte strings'; 12x350Wp Oost-West 13°; 8x415Wp Zuid 10°; Totaal 7520Wp.
In mijn geval van de se3000h is er 1 dc aansluiting. Hoe kan ik dan via zo’n splitter 2 string maken. Wordt dat niet na de spitter in de omvormer weer 1 grote serieele string?Ronald schreef op woensdag 14 februari 2024 @ 21:27:
@mathijshooi ook omvormers met 2 sets aansluitingen zijn de strings parallel aangesloten. Vandaar dat het ook buiten de omvormer mag.
De 400V accu’s gaan ook gewoon parallel met de PV string (s) op de enkelfase omvormers
Ps: ik zit nog steeds in de situatie waar 1 paneel zo goed als niks opwekt. Eerder is genoemd dat zo’n splitter zou helpen voor mij. Maar mijn installateur snapt dat niet en als ik het niet snap kan ik het hem ook niet uitleggen.
Met zo’n splitter wordt 1 naar 2 gemaakt d.w.z. dat je via een splitter ervoor kan zorgen dat je bijvoorbeeld 2 strings parallel aan elkaar op 1 ingang kan aansluiten.
Dwz dat de twee strings parallel zijn. Aangesloten de omvormer maakt er geen grote string in serie van. De omvormer ziet twee strings in parallel ook. Al heb je maar 1 ingang op je omvormer.
Ik twijfel tussen de meerwaarde van het toepassen van solaredge met optimizers. het betreft een nieuwbouw huis met 0 schaduw met 1 dakdeel pal op zuid. De installateur heeft aangegeven dat het systeem een meerwaarde heeft met de optimizers bij minder presterende panelen en/of viezigheid.Ik heb 2 offertes liggen met dezelfde panelen maar de meerprijs van 750eu (van 1,08 naar 1,20 €/wp) op een installatie van 15 panelen om naar SolarEdge (SE8K met S500B) te gaan. Ik twijfel vooral over het nut even los van de meerprijs.
Maarrrr, dat is dus persoonlijk.
Wise enough to play the fool
Maar was mijn keuze om voor Solaredge te gaan .
Nu kan ik niet configureren moet hoeveel vermogen dit moet gebeuren, waardoor de batterij altijd met 5kW wordt opgeladen vanuit het net.
Is er een manier om dit in te stellen? Bijvoorbeeld maximaal 2kW?
Ik heb een SE5000H omvormer en een 9,7 kWh batterij van SolarEdge.
Neen is het antwoord.Djohnnie schreef op vrijdag 16 februari 2024 @ 09:34:
Ik zie dat ik sinds kort via de MySolarEdge mijn batterij kan opladen van het net. Dit lijkt me soms interessant omwille van het capaciteitstarief in België. (Ik heb thuis een sauna met 6kW kachel)
Nu kan ik niet configureren moet hoeveel vermogen dit moet gebeuren, waardoor de batterij altijd met 5kW wordt opgeladen vanuit het net.
Is er een manier om dit in te stellen? Bijvoorbeeld maximaal 2kW?
Ik heb een SE5000H omvormer en een 9,7 kWh batterij van SolarEdge.
:strip_exif()/f/image/QSxqjX49DFMLK1LXBRvfb4eh.jpg?f=fotoalbum_large)
Ik heb piekuurinstelling staan van 06:45 tot 22:15u. De omvormer zal (voor begin piekuur) zorgen dat de batterij aan max. omvormer vermogen (mijn geval 5kWh) beginnen laden tot een percentage dat via het algoritme is bepaald voor de volgende dag afhankelijk (denk ik) van weersvoorspelling zonneschijn en je historisch verbruik.
![]() | ![]() |
Ik heb ook dezelfde vraag gesteld een tijdje terug, maar blijkbaar is er niemand die meer weet momenteel.
https://gathering.tweaker...message/77564212#77564212
Waar hebben we het eigenlijk over.
12 maanden gemiddeld maandpiek van 2,5kW is 2,5 * 41,3087 = 103€ (betaald iedereen)
12 maanden gemiddelde maandpiek van 5kW is 5,0 * 41,3087 = 206€
https://www.vreg.be/nl/faq/capaciteitstarief
https://www.vreg.be/sites...ieven_ls_klanten_2024.pdf
Gemiddelde maandpiek voor volgende maand is een gemiddelde van de laatste 12 voorafgaande maanden. Hierdoor zullen de zomermaanden het gemiddelde omlaag brengen (want overdag 5kWh beschikbaar en nachts nog een volle batterij van 10kWh) en de wintermaanden weer omhoog brengen.
[ Voor 0% gewijzigd door wie_is_het op 16-02-2024 11:03 . Reden: Eenheden aangepast van vermogen en verbruik. ]
In mijn geval zie ik mogelijkheden om in de toekomst panelen bij te plaatsen. Zijn er nadelen aan het kiezen van een omvormer met bijvoorbeeld 2kw aan nog niet benut vermogen?
Doel is om voorbereid te zijn om daadwerkelijk bijplaatsen van panelen op bijvoorbeeld dakkapellen mocht ik een EV nemen.
Er is alleen een groot verschil tussen 1-fase, 3-fase short string en de normale 3-fase omvormers. Deze laatste heeft een langere string nodig om aan de 750V min input spanning te komen.Kanoet schreef op vrijdag 16 februari 2024 @ 23:07:
Als ik de datasheets zie van de SE Home Wave omvormers zie ik eigenlijk weinig verschil tussen de verschillende omvormers. Het enige verschil zijn de maximale AC of DC vermogens. Verder zie ik geen relatie met de grootte van het pv systeem en de verschillen daarin.
In mijn geval zie ik mogelijkheden om in de toekomst panelen bij te plaatsen. Zijn er nadelen aan het kiezen van een omvormer met bijvoorbeeld 2kw aan nog niet benut vermogen?
Doel is om voorbereid te zijn om daadwerkelijk bijplaatsen van panelen op bijvoorbeeld dakkapellen mocht ik een EV nemen.
Als je nu panelen laat leggen, dan altijd meteen het max aantal laten leggen. Is altijd veel goedkoper dan later bij laten leggen.
Direct alles vol leggen is niet altijd mogelijk. Bijvoorbeeld met aanstaande verbouwingen en isoleren op de planning. 'Alles vol' betekend dan dus onnodig alles naar de toekomst schuiven en achteraf spijt hebben dat je niet alvast een groot deel hebt geplaatst.
Allereerst hartelijk bedankt voor dit topic! Ik heb veel geleerd van de topic start.
Ik heb een partij gevonden waar ik mee in zee wil gaan. Zij bieden SolarEdge aan, en ik zie 3 mogelijkheden in onze situatie waar ik jullie advies over zou willen. Het legplan is als volgt:
:fill(white):strip_exif()/f/image/DPofXvDrVsRIunamARbDxKwc.png?f=user_large)
Huidige situatie
Zoals op de foto te zien is liggen er al zonnepanelen van de vorige eigenaar uit 2012. 6 panelen van 250WP. Ze liggen op een schuin stuk van het platte dak.Het legplan toont 11 nieuwe panelen van 415WP, 5 op het dakkapel en 6 op het platte dak.De oude panelen willen we ook graag aansluiten op de nieuwe omvormer zodat de oude weg kan (die hangt op een onhandige locatie en is inmiddels ook alweer meer dan 10 jaar oud).
Op het dakkapel is er geen schaduw, op het platte dak is er wel schaduw aanwezig vanwege de cylinder gevormde naaldboom van de buren. Deze trekt volgens mij gedurende de dag over ons platte dak heen. Dit gevoel wordt bevestigd als ik naar ons huis kijk op zonatlas (zie plaatje). Daar zie je een soort halve cirkel op het platte dak waar de zon minder intens is dan de rest van het platte dak.
Ons huis heeft een 3 fase meterkast.
:fill(white):strip_exif()/f/image/W856V2xKmMZhyk49bhKRMYd6.png?f=user_large)
Optie 1
Een SE4000H met 17 S440 power optimizers. In principe is hier niets mis mee, maar als geen van de panelen op het platte dak iets zouden opleveren dan komen de panelen op het dakkapel slechts tot 5*60 = 300V, wat niet genoeg is voor de benodigde spanning van 375W voor de omvormer.Optie 2
Een SE4000H met 17 S500B power optimizers. Hiermee verhelpen we het probleem van optie 1, voor een kleine meerprijs.Optie 3
Een SE5K (de niet short-string versie) met 17 S500B power optimizers. Deze heeft een nog hogere spanning nodig van 750V. Hoewel een 3 fase omvormer misschien wel fijn is, lijkt deze optie me niet geschikt op ons dak?Waar ik mee worstel
Ik vind het moeilijk in te schatten hoeveel zorgen ik me moet maken om die opstart spanning op ons dak. Is optie 3 inderdaad een groot risico omdat er dan minimaal 10/17 panelen vol in de zon moeten liggen?En als optie 3 uit den boze is, is optie 2 dan daadwerkelijk gewenst of is het eigenlijk overkill ten opzichte van optie 1?
De verschillen qua prijs zijn te overzien. Optie 1 is het goedkoopst, optie 2 is ongeveer +190 euro (tov van optie 1) en optie 3 is ongeveer +450 euro (tov optie 1)
Zodra er licht op de panelen valt start de omvormer op. Maar dit schreeuwt optimizer clipping.
Je hebt twee opties: Se4000h of se5krwb (dus de short string) met s500b.
Of micro omvormers.
[ Voor 88% gewijzigd door teacher op 17-02-2024 23:29 ]
Wise enough to play the fool
Zeker, vandaar dat ik optie 2 mijn voorkeur heeft (ik heb optie 2 ook zelf voorgesteld als verbetering tov optie 1), dit is waarschijnlijk de optie die ik uiteindelijk ga kiezen.Topicstart gelezen?
Maar ik ben gewoon verbaasd dat als de 5 panelen op het dakkapel al gezamenlijk 300V leveren (met de s440), er dus nog maar 75V nodig is dat verdeeld kan worden over 12 panelen.Komt dat echt vaak voor dat dat dat niet gaat?
Of is dit meer een situatie die steeds bij zonsopgang/zonsondergang gebeurd, dat het dus langer duurt voor de panelen beginnen met opwekken omdat de zon ze nog niet allemaal bereikt heeft?
Als je groepje beschenen panelen het lijnvoltage niet haalt, gaat het hele systeem werken met de amperes van de schaduwpanelen.
Wise enough to play the fool
Dit is een vraag uit interesse, kan je grafieken van de Dc spanning aan de omvormer doorsturen.
Vooral als de batterij niet meer mee werkt door dat deze leeg is.
Blijft de Dc spanning op de omvormer 400 v of gaat deze dan ‘s nachts als de batterij niet meer laad of ontlaad naar omlaag?
Ik heb ook een SolarEdge inline energiemeter, zodat ik nauwkeurig zou moeten kunnen meten wat eigen verbruik en teruglevering is. Echter, de cijfers in de app en op de monitoring website laten vreemde dingen zien, die niet stroken met wat ik uit de slimme meter haal.
Zo is verbruik 's nachts volgens SE zo'n 50W, in werkelijkheid is dat tussen 200 en 300W.
Als er b.v. 2kW opgewekd wordt, dan is mijn verbruik zo'n 1,5kW (dat zou dan weer rond de 300W moeten zijn), en wordt er maar 0,5 teruggeleverd (slimme meter geeft dan ongeveer 1,5kW aan).
Ik heb al bedacht of de meter verkeerd om aangesloten is, maar dan zou ik 's nachts ook zogenaamd teruglevering moeten meten. Zou het mis kunnen gaan als de fase volgorde niet goed is?
Ik heb inmiddels ook grafieken van EasyEnergy per dag waarop verbruik en teruglevering op staan, die dus flink anders is dan wat SE toont. Ik heb e.e.a. gemaild aan de installateur, maar ik vroeg mij af of dit fenomeen al eens eerder gezien is?
/f/image/strQB752fWpfkFSj5THKOtEH.png?f=fotoalbum_large)
SolarEdge omvormer hier met 14 panelen en optimizers. Panelen liggen op ZW en hebben in deze tijd te maken met schaduw van bomen.
Het valt me op dat paneel 1.1.5 dit jaar flink achter blijft t.o.v. de andere panelen. Zou deze defect zijn?
[ Voor 6% gewijzigd door FastForwardNL op 19-02-2024 20:23 ]
Wise enough to play the fool
Ik zou zelfs niet weten hoe ik aan dat voltage kan geraken, laat staan er een grafiek van trekken.Browny schreef op maandag 19 februari 2024 @ 08:57:
@Djohnnie en andere die een enkelfasige omvormer se….H en Energy bank batterij van Solaredge hebben.
Dit is een vraag uit interesse, kan je grafieken van de Dc spanning aan de omvormer doorsturen.
Vooral als de batterij niet meer mee werkt door dat deze leeg is.
Blijft de Dc spanning op de omvormer 400 v of gaat deze dan ‘s nachts als de batterij niet meer laad of ontlaad naar omlaag?
Ik had altijd begrepen dat de installateur dit ook kan zien en dan actie gaat ondernemen, of heb ik niet goed begrepen.teacher schreef op maandag 19 februari 2024 @ 20:43:
Ja, of de optimizer. Iig het onderzoeken waard.
10x Canadian Solar 3.72Kwh SE Zuid, Apple
JJmac schreef op dinsdag 20 februari 2024 @ 09:31:
[...]
Ik had altijd begrepen dat de installateur dit ook kan zien en dan actie gaat ondernemen
All-electric.
Als je van de installateur volledige toegang hebt gekregen voor het monitoring platform. Dan kan je via website monitoring.Solaredge.com inloggen met je account (zelfde login als via de app mySolarEdge ) en via analyse kan je dan grafieken opvragen bij omvormer Dc spanning.
Ik heb geen volledige toegang gekregen. Ik heb enkel toegang tot Dashboard, Layout en gedeeltelijk Admin.Browny schreef op dinsdag 20 februari 2024 @ 14:00:
@Djohnnie
Als je van de installateur volledige toegang hebt gekregen voor het monitoring platform. Dan kan je via website monitoring.Solaredge.com inloggen met je account (zelfde login als via de app mySolarEdge ) en via analyse kan je dan grafieken opvragen bij omvormer Dc spanning.
Je kan aan je installateur vragen om je toegang als eigenaar te verhogen tot volledige toegang.
Normaal doen de installateur dat en heb je toegang tot vele grafieken.
Iemand? Online staan ze dus te koop maar de eerste plaats waar ik de levertijd vroeg moet men nu eerst bekijken of men ze al kan leveren. En indien ze nog niet te leveren zijn, heeft iemand een idee wanneer ze op de markt komen?Davy_Rx schreef op vrijdag 16 februari 2024 @ 19:16:
Zijn de slimme schakelaars van SolarEdge al te koop? Ik vind ze online te koop maar op de site van SolarEdge zelf staat ‘binnenkort beschikbaar’.
Grote kans dat de meter verkeerd om zit, was bij een vriend van mij ook zo en gaf ook dergelijke resultaten. Gelukkig kun je de richting van de meter softwarematig omzetten in de instellingen op de omvormer. Inloggen op de omvormer via de browser en je kunt de grid-zijde omzetten naar de juiste. In de handleiding van de meter op de solaredge site staat het ook vermeld. De meterkast hoeft niet open.
[ Voor 4% gewijzigd door ZwarteIJsvogel op 21-02-2024 09:16 ]
Ik zou ook verwachten dat je dan 's nachts het import als export zou meten. Maar ik kan wel eens de instelling omzetten om te kijken of de meetwaardes dan wel logisch zijn. Als dat helpt, dan komen ze het maar correct aansluiten.
Na vele offertes met allerlei combinaties, voornamelijk Enphase en sommige huawei / hoymiles in combinatie met chinese panelen (veelal Jinko, Denim, Aiko, Svea), heb ik nu voor het eerst een degelijke SolarEdge offerte. Die heeft zijn eigen dynamiek qua opbouw en prijs, dus vandaar even een check.
27x Solarwatt 420 AM 4.5 style (glas / glas)
s500b 27x
SE8K
Inline meter
Ik heb het zelf ook even nagetekend in de SolarEdge designer, omdat ik de opbrengst niet vertrouwde ivm schaduw buren (en ik in het meegeleverde rapport het huis van de buren niet in 3D ernaast zag).
Het is 7 west, 20 oost, dakhoek 50graden
/f/image/Tm6NCVIU45yFcPPWlnl6uvNN.png?f=fotoalbum_large)
Komt neer op €13200 incl installatie.
Zijn er nog zaken waar ik op moet letten?
€/Wp is relatief hoog, maar daarvoor wel europese panelen.
Te weinig panelen west. Heb er zelf 11 west en 17 oost en dat gaat maar net met s500b optimizers.
We're trapped in the belly of this horrible machine. And the machine is bleeding to death.
Hoe kan ik dat zien in het rapport?Kanarie schreef op woensdag 21 februari 2024 @ 13:22:
[...]
Te weinig panelen west. Heb er zelf 11 west en 17 oost en dat gaat maar net met s500b optimizers.
Ik heb nog andere legplannen in mijn hoofd die iets minder netjes zijn en in praktijk west mogelijk net niet goed passen:
3x3 9 portrait west, 5x3 portrait 15 oost
3x3 9 portrait west, 6x3 portrait 18 oost
3x3 9 portrait west, 5x4 landscape oost
En bijkomend is dat op west de panelen daardoor lager op dak komen en meer schaduw meepakken van huis buren. Dat is op oost minder een probleem.
West is er nog een landschape mogelijk met 9, maar die heeft nog meer schaduw op de onderste twee.
"Opbrengst factor verlies" die wil je liever helemaal niet in het rapport zien, wordt ook te laag ingeschat door de tool.
We're trapped in the belly of this horrible machine. And the machine is bleeding to death.
En lees even de topicstart..
[ Voor 23% gewijzigd door teacher op 21-02-2024 13:58 ]
Wise enough to play the fool
Gelezen, ik begrijp de berekening grotendeels. Nu maar eens toetsen of de aanbieder mij daarin beter kan adviseren. Zoals ik begrijp, moet hij handmatig, na het rapport, nog gaan bekijken wat lijnvoltage wordt onder de verschillende zonstanden.teacher schreef op woensdag 21 februari 2024 @ 13:58:
Zorg dat elk deel het lijnvoltage kan halen= geen gedoe.
En lees even de topicstart..
Inline meter gaat hij ook toevoegen. Duur apparaat trouwens.
Wise enough to play the fool
Jup, die snap ik. Maar 10 op west, en zeker 10 zonder schaduw op west gaat niet lukken.teacher schreef op woensdag 21 februari 2024 @ 16:12:
Simpeler: je wil minimaal 10 tegelijk beschenen panelen (10x80V) op een 750v omvormer. (Let wel, er moefen dus meer panelen zijn!!).
Ik heb nu zelf in de designer een poging gedaan er 11 op west te krijgen, waarvan 2 op dakkappel, en 2 op noordwest achter de dakkappel (dus schaduw). Of dit in de praktijk ook daadwerkelijk past heb ik even buiten beschouwing gelaten, want mijn schets van het dak is vrij basaal en de luchtfoto van googlemaps is erg onduidelijk.
De opbrengstfactorverlies gaat dan naar -0.05% bij 20 op oost, 11 op west = 31 panelen
En -0.09 bij 16 op oost, 11 op west. (= 27panelen)
De eerder genoemde 7 west, 20 oost geeft overigens -0.97. = 27 panelen
Rapportage geeft exact gelijke productie voor beide 27 panelen desings (8,15MWh), maar bij de 11 panelen west designs is er meer verlies op instraling en schaduw.
En zoals ik nu uit de startpost heb geleerd, is de opbrengstfactorverlies bepalender dan schaduw/instraling en zal het 11west panelen scenario daardoor in de praktijk beter presteren dan de 7 west. Toch?
Ik vraag me dan dus af of een solaredge wel zo optimaal en flexibel is, of dat een Enphase micro omvormer systeem dan toch beter is in mijn situatie, al heeft die zijn eigen voor en nadelen.
[ Voor 20% gewijzigd door Get!em op 21-02-2024 16:52 ]
Wise enough to play the fool
@Browny Ik denk dat dit is wat je vraagt?Browny schreef op maandag 19 februari 2024 @ 08:57:
@Djohnnie en andere die een enkelfasige omvormer se….H en Energy bank batterij van Solaredge hebben.
Dit is een vraag uit interesse, kan je grafieken van de Dc spanning aan de omvormer doorsturen.
Vooral als de batterij niet meer mee werkt door dat deze leeg is.
Blijft de Dc spanning op de omvormer 400 v of gaat deze dan ‘s nachts als de batterij niet meer laad of ontlaad naar omlaag?
Zie de screenshot hieronder.Browny schreef op maandag 19 februari 2024 @ 08:57:
@Djohnnie en andere die een enkelfasige omvormer se….H en Energy bank batterij van Solaredge hebben.
Dit is een vraag uit interesse, kan je grafieken van de Dc spanning aan de omvormer doorsturen.
Vooral als de batterij niet meer mee werkt door dat deze leeg is.
Blijft de Dc spanning op de omvormer 400 v of gaat deze dan ‘s nachts als de batterij niet meer laad of ontlaad naar omlaag?
De omvormer blijft rond de 400VDC, ook als de batterij op 0% uitkomt (ik neem aan dat je dit bedoelt met leeg?)
Als je de DC schakelaar uitzet dan zakt hij wel naar SafeDC of als de batterij onder grenswaarde komt en zijn beveiliging inschakelt.
0% op de monitoring is niet 0% in de batterij, er zit nog een reserve in zodat hij nooit diep ontladen wordt.
Komt hij wel onder een bepaalde drempelwaarde dan zal de batterij zijn beveiliging trippen, dat is een automaat in de batterij zelf, en valt de DC spanning ook terug naar SafeDC.
Bedankt voor de grafieken.
Zoals ik al dacht blijft op omvormer dus ook op de string dan de 400volt staan.
D.w.z. dat als de panelen niet leveren er ook 400v op de string staat.
Solaredge had beter er voor gezorgd dat als de batterij niet opgeladen of ontladen wordt ook gewoon op safe de ging
[ Voor 21% gewijzigd door Browny op 23-02-2024 14:47 ]
Dat klopt en de reden daarvoor is dat zodra er import of export is de omvormer direct (binnen enkele seconden) de energie kan omzetten.Browny schreef op vrijdag 23 februari 2024 @ 14:44:
@Djohnnie , @Nick v D
Bedankt voor de grafieken.
Zoals ik al dacht blijft op omvormer dus ook op de string dan de 400volt staan.
D.w.z. dat als de panelen niet leveren er ook 400v op de string staat.
Solaredge had beter er voor gezorgd dat als de batterij niet opgeladen of ontladen wordt ook gewoon op safe de ging
Als de omvormer in SafeDC zou gaan iedereen keer als de batterij idle is dan zou de omvormer de gehele dag door in en uitschakelen en zijn testen doen bij het inschakelen. Dus als er dan export of import zou zijn dan duurt het langer voordat de omvormer daar iets mee kan doen.
Doordat de DC spanning 400V blijft kan het systeem dus sneller reageren.
Toevoeging: Overdag verwacht ik trouwens productie en dan is SafeDC dus ook niet van toepassing.
[ Voor 5% gewijzigd door Nick v D op 23-02-2024 16:13 ]
Als de batterij leeg is en de panelen niets meer leveren . Dan mag de batterij eigenlijk in safe Dc gaan. Want de omvormer kan niets meer doen : batterij leeg en geen zonne-energie van de panelen.
Zou je van het net de batterij willen opladen kan de omvormer de batterij uit safe Dc halen.
Ik heb de garantie verlengd naar 20 jaar.
Maar nu zie ik dat de garantie verlengd wordt op het serie nummer.
Hoe zit het dan nu als hij bv over 8 jaar vernieuwd wordt en ik dan een andere krijg met een ander serienummer. Ben ik dan die andere garantie jaren kwijt. Of gaan die mee over tot 20 jaar op de nieuwe omvormer
Na een update heeft het weer even gewerkt maar nu zelfde storing ga zelfde kant op wat @WendyW1 heeft meegemaaktMichel242186 schreef op zaterdag 3 februari 2024 @ 17:30:
mijn Solaredge SE5k ligt alweer een week plat.
Al contact gehad met de installateur en die geeft aan dat de omvormer een productieprobleem heeft?
wordt nu contact gezocht met Solaredge,
foutmelding die ik heb is fout 8x52 VDC condensator groep instabiel.
en 8x58 isolatie
hopelijk snel een oplossing en als ik dit forum doorlees moet hij vervangen worden.
Nou, ik heb het een dagje geconfigureerd gehad dat invoer onder was; dat was helemaal fout wat daar aan resultaten uit kwamen.wurtel schreef op woensdag 21 februari 2024 @ 10:36:
@rh63nl Ik had het bij installatie nog nagevraagd of invoer wel boven was. Ik heb geprobeerd zelf te controleren maar ik wil niet teveel aan draden trekken terwijl stroom er op staat... Lijkt wel goed.
Ik zou ook verwachten dat je dan 's nachts het import als export zou meten. Maar ik kan wel eens de instelling omzetten om te kijken of de meetwaardes dan wel logisch zijn. Als dat helpt, dan komen ze het maar correct aansluiten.
Het lijkt er dus op de de meter gewoon niet goed is. Ik zie ook dat die een oudere firmware versie heeft (1.0.33), SetApp wil 'm updaten naar 1.0.46 maar na 10 minuten mislukt dat.
Nu maar eens kijken of de installateur het kan oplossen.
De firmware zorgt er niet voor dat de meter fout zou meten:
Als je hem wil testen zet alles uit. En zet een gebruiker aan waarvan je het vermogen kent. Kijk dan wat de meter aangeeft.
:strip_exif()/f/image/4QP0jszGPHwa9c1m3XUHqdSJ.jpg?f=fotoalbum_large)
ik heb dit systeem liggen 16x 410WP panelen met S500 optimizers opstelling zeg maar oost/west.
of zou ik beter de S500B versie optimizers moeten hebben?
nu dus even problemen met de SE5K omvormer maar de opbrengst over het gehele jaar is nu 4.29 MWh ik vind dit toch wel wat tegenvallen of zou dit door de opstelling komen.
bovenste panelen liggen op garagedak en andere gewoon op dak van het huis.
[ Voor 9% gewijzigd door Michel242186 op 25-02-2024 17:59 ]
En we hebben er weer 1.Michel242186 schreef op zondag 25 februari 2024 @ 17:57:
[Afbeelding]
ik heb dit systeem liggen 16x 410WP panelen met S500 optimizers opstelling zeg maar oost/west.
of zou ik beter de S500B versie optimizers moeten hebben?
nu dus even problemen met de SE5K omvormer maar de opbrengst over het gehele jaar is nu 4.29 MWh ik vind dit toch wel wat tegenvallen of zou dit door de opstelling komen.
bovenste panelen liggen op garagedak en andere gewoon op dak van het huis.
Lees topicstart maar eens. Tuinhuisje.
Oost/West opstelling moet een short string omvormer hebben ipv een normale.
Je haalt de stringspanning van 750 niet met 8 x 60.
Met een shortstring heb je maar de helft nodig.
Ik heb ook 8 west 8 oost liggen maar wel een shortstring SE5K RWB Ik haal zo rond de 6MWh
Had al vermoeden dat dit het probleem zou zijn...nu bevestigd dus.MvdV75 schreef op zondag 25 februari 2024 @ 18:58:
[...]
En we hebben er weer 1.
Lees topicstart maar eens. Tuinhuisje.
Oost/West opstelling moet een short string omvormer hebben ipv een normale.
Je haalt de stringspanning van 750 niet met 8 x 60.
Met een shortstring heb je maar de helft nodig.
Ik heb ook 8 west 8 oost liggen maar wel een shortstring SE5RWB Ik haal zo rond de 6MWh
nu mijn omvormer toch stuk is kan ik hem beter omruilen voor een SE5K RWB?
[ Voor 6% gewijzigd door Michel242186 op 25-02-2024 19:03 ]
Als je die mogelijkheid krijgt zeker doen. Je zal wel iets bij moeten betalen, de shortstring is nl iets duurder.Michel242186 schreef op zondag 25 februari 2024 @ 19:00:
[...]
Had al vermoeden dat dit het probleem zou zijn...nu bevestigd dus.
nu mijn omvormer toch stuk is kan ik hem beter omruilen voor een SE5K RWB?
Maar dan loopt je systeem wel optimaal.
maakt het type optimizer nog wat uit?MvdV75 schreef op zondag 25 februari 2024 @ 19:06:
[...]
Als je die mogelijkheid krijgt zeker doen. Je zal wel iets bij moeten betalen, de shortstring is nl iets duurder.
Maar dan loopt je systeem wel optimaal.
Jazeker, je hebt s500b optimizers idealiter nodig. Deze leveren 80v output ipv 60v outputMichel242186 schreef op zondag 25 februari 2024 @ 19:18:
[...]
maakt het type optimizer nog wat uit?
Precieze opstelling?Michel242186 schreef op zondag 25 februari 2024 @ 17:57:
[Afbeelding]
ik heb dit systeem liggen 16x 410WP panelen met S500 optimizers opstelling zeg maar oost/west.
of zou ik beter de S500B versie optimizers moeten hebben?
nu dus even problemen met de SE5K omvormer maar de opbrengst over het gehele jaar is nu 4.29 MWh ik vind dit toch wel wat tegenvallen of zou dit door de opstelling komen.
bovenste panelen liggen op garagedak en andere gewoon op dak van het huis.
Hoeveel panelen welke hoek/richting?
Wise enough to play the fool
Het klopt, de garantie is op het serienummer van de omvormer.MvdV75 schreef op vrijdag 23 februari 2024 @ 20:04:
Even een vraag over de verlengde garantie op de omvormer.
Ik heb de garantie verlengd naar 20 jaar.
Maar nu zie ik dat de garantie verlengd wordt op het serie nummer.
Hoe zit het dan nu als hij bv over 8 jaar vernieuwd wordt en ik dan een andere krijg met een ander serienummer. Ben ik dan die andere garantie jaren kwijt. Of gaan die mee over tot 20 jaar op de nieuwe omvormer
Ga jij uit eigen beweging een nieuwe omvormer kopen, dan verhuist de garantie niet.
Gaat je omvormer defect en krijg je een vervanging vanuit SolarEdge dan wordt de resterende garantie overgezet. Dus stel je krijgt over 12 jaar een vervangende omvormer, dan zal die omvormer nog 8 jaar in garantie blijven.
https://www.solaredge.com/nl/warranty
https://www.solaredge.com/nl/warranty-check
Verwijderd
Ik heb helaas pas sinds half juni inzicht in de opbrengsten van de installatie. Maar van heel juli t/m dec zit ik op 1MWh opbrengst. Als ik het een beetje bereken zou ik dan of een hele goede opbrengst hebben met 230 (lijkt me minder realistisch), of een matige opbrengst van 320wp panelen. Maar volgens mij hebben we sinds juli ook niet de beste weersomstandigheden gehad.
Algemene situatie bespreken? Offerte (met non solaredge) laten checken? Dat doe je in een nieuw/eigen topic. Neem dan wel de tips mee: Tips bij openen offerte topic zonnepanelen
Algemene vragen kunnen prima in het algemene topic: Topicreeks: Elektriciteit opwekken met zonnepanelen (PV)
Ja, het monitoring platform heeft soms vertraging. Check bij je omvormer of er een S_OK is. Zo ja, dan ligt het niet aan jou. Hier geen "bij mij ook niet, bij mij weer wel" slowchat.
:strip_exif()/f/image/eBOdRYvbe10BeQkGu9kiIa8g.jpg?f=fotoalbum_tile)
:strip_exif()/f/image/YCFMEwEg1AUc3IW2yGJhY5n8.jpg?f=fotoalbum_tile)