• databeestje
  • Registratie: Oktober 2002
  • Laatst online: 19-12 14:41

databeestje

Von PrutsHausen

Michaf schreef op dinsdag 18 november 2025 @ 07:13:
Sinds paar dagen een Shelly Pro1PM aan warmtepomp hangen nu springt hij elke dag uit (stroomsterkte komt bij de bijveiliging van 16A +10% ) De WP piekt te lang boven wat de Shelly aan kan.
De eigen automaat van de groep is er nog nooit uitgesprongen !!
Zijn er kWh meters die dit wel aankunnen ??
Meterkast verbouwen, een DDS661-RS485-220V (Ali, let op juiste model met rs485) kWh meter plaatsen i.c.m. Waveshare RS485 - WEthernet Din Rail module (met of zonder PoE). Die kan je dan via netwerk met HomeAssistant verbinden. Zo heb ik alle meters in de meterkast ingericht.

Een betere kwaliteit kWh meter is b.v. een Eastron SDM230 modbus (let op, v2), maar ook breder. De 3 fase doe ik met de SDM72D-M, er staat een verkoper op Marktplaats met refurbished meters.
databeestje schreef op dinsdag 18 november 2025 @ 18:11:
Meterkast verbouwen, een DDS661-RS485-220V (Ali, let op juiste model met rs485) kWh meter plaatsen i.c.m. Waveshare RS485 - WEthernet Din Rail module (met of zonder PoE). Die kan je dan via netwerk met HomeAssistant verbinden. Zo heb ik alle meters in de meterkast ingericht.
16 A door een Chinese meter zonder enig keurmerk. Je moet maar durven....
Volgens mij is die Chinees trouwens precies even breed als de door jou genoemde Eastron (en de meters van HW, die gelijk zijn aan die van Eastron, op de firmware na), namelijk 35 mm.

WP: ME PUHZ-SW75YAA + ERSD-VM2D + EV-WP-TWS-1W 300; AC: ME MXZ-2F42VF + 2x MSZ-LN25VGV; PV: 14.08 kWp O/W + SMA STP 8.0; Vent: Zehnder Q600 ERV + Ubbink AirExcellent.


  • databeestje
  • Registratie: Oktober 2002
  • Laatst online: 19-12 14:41

databeestje

Von PrutsHausen

Andrehj schreef op dinsdag 18 november 2025 @ 18:21:
[...]

16 A door een Chinese meter zonder enig keurmerk. Je moet maar durven....
Volgens mij is die Chinees trouwens precies even breed als de door jou genoemde Eastron (en de meters van HW, die gelijk zijn aan die van Eastron, op de firmware na), namelijk 35 mm.
Ja, die afweging laat ik aan de mensen over :+
Ik gebruik deze icm met mijn Warmtepompboiler, dat is 350 Watt, dat overleeft ie wel. En ik zal je wel zeggen dat de terminals niet heul goede kwaliteit zijn. Hij is wel degelijk 17mm breed, deze gekozen omdat de ruimte in de kast een beetje op was.

Daarom raade ik ook het alternatief aan ;)
Eastron heeft ook een SDM120-Modbus, maar het nadeel daarvan is dat de pinout niet een van-boven-naar-beneden is wat plaatsing in de meterkast lastiger kan maken, afhankelijk van resterende lengte draad.
databeestje schreef op dinsdag 18 november 2025 @ 18:29:
Ik gebruik deze icm met mijn Warmtepompboiler, dat is 350 Watt, dat overleeft ie wel. En ik zal je wel zeggen dat de terminals niet heul goede kwaliteit zijn. Hij is wel degelijk 17mm breed, deze gekozen omdat de ruimte in de kast een beetje op was.
Excuses, je hebt gelijk. Ik ging af op het eerste plaatje wat Google gaf.

WP: ME PUHZ-SW75YAA + ERSD-VM2D + EV-WP-TWS-1W 300; AC: ME MXZ-2F42VF + 2x MSZ-LN25VGV; PV: 14.08 kWp O/W + SMA STP 8.0; Vent: Zehnder Q600 ERV + Ubbink AirExcellent.


  • Dsbwouter
  • Registratie: November 2021
  • Laatst online: 10:53
@databeestje

Dat komt omdat de sensoren per 0.5° meten. Hierdoor heb je soms een nogal onrealistisch beeld van je vermogen en je cop. Zal je wel vast waarschuwen, vanaf 4° word de minimale frequentie verhoogd van 16hz naar 26hz. Scheelt behoorlijk wat in minimaal vermogen, ik kom dan rond de 4kW.

  • Gugl
  • Registratie: November 2013
  • Laatst online: 07:06
Onder t mom help, bericht van de installateur:

Of we de Netatmo thermostaat nu via het externe relais aansluiten of op de warmtepomp maakt geen verschil. Je zult in beide gevallen alleen de transportpomp schakelen en niet de warmtepomp. Ook zal dit altijd een parallel systeem moeten zijn.

Wel moet inderdaad de dipswitch worden om gezet, dan kan hij meten bij de leidingen naar de installatie toe. Dit doet hij nu niet, maar hij meet de leidingen welke uit het binnendeel komen.

We kunnen het systeem aanpassen met de buffer in de retourleiding maar dan zal de Netatmo thermostaat komen te vervallen en zal de bediening welke nu in het front van de warmtepomp zit plaatsmaken voor de Netatmo thermostaat.

Een andere mogelijkheid is er gewoon weg niet, tevens zal dit ook nooit komen. De originele bediening / computer moet namelijk bepalen wat er gebeurt met het leidingwater en niet de Netatmo thermostaat. Ook zal altijd de temperatuur in het buffervat de zelfde temperatuur moeten zijn als op dat moment berekend door de stooklijn, dit is simpel weg hoe een warmtepomp werkt.


--------
We zijn er inmiddels achter dat de thermometers op 6 en 7 niet worden uitgelezen door de warmtepomp, dus daar moeten de dipswitches voor aangezet worden.
Ik heb gevraagd de Netatmo aan te sluiten op IN1 en krijg daarop bovenstaande reactie.
Aanpassen van het systeem willen ze enkel door de ftc7 als thermostaat in de woonkamer te hangen.
Hoe kan ik hier nu een antwoord op geven om te krijgen wat we willen? Dat is geen buffer die continu op temperatuur wordt gehouden en ook geen ruimteregeling.

Hieronder zie je een verwarming cyclus bij vraag van de thermostaat, gevolgd door een SWW en dan de hele nacht het kleine circuit van de buffer tot binnenunit op warmte houden, waarbij de kelder ook op warmt.
Volgens de installateur is dat de beste en meest efficiënte manier.
Afbeeldingslocatie: https://tweakers.net/i/PKj9C2iHsC0Dku-BD41MoEtxJIA=/x800/filters:strip_icc():strip_exif()/f/image/qXsWMRgljpxbgsXszpSWGTw5.jpg?f=fotoalbum_large

  • Dsbwouter
  • Registratie: November 2021
  • Laatst online: 10:53
@Gugl

Gewoon naar de handleiding van Mitsubishi verwijzen ? Je zou alklima een mail kunnen sturen en vragen om een uitleg en deze doorsturen naar je installateur. Alleen geen idee of ze dit voor een particulier doen. Andere optie is ze het om laten bouwen zoals ze zelf zeggen en daarna gewoon de Main controller terug plaatsen op de binnenunit en een aan/uit thermostaat in de woonkamer plaatsen.

  • JelleMan
  • Registratie: April 2001
  • Laatst online: 10:27
JelleMan schreef op maandag 13 oktober 2025 @ 10:40:
Ik heb sinds april een warmtepomp: SCR-M60V2-200E met ERST20D-VM2E cilinderunit (200 liter) en een SUZ-SWM60 VA2 buitenunit, verder is een 50L buffervat aanwezig. Temperatuur SWW staat op 50 graden ingesteld.
Nu ben ik Melcloud naar mijn verbruik aan het kijken en valt mij wat op. Het warm water energie verbruik lijkt me nogal hoog (200 kWh/maand) en als ik naar de 2e tabel kijk ook met een lage COP. Ook zie in het laatste overzicht dat de temp van 50 graden ook nooit gehaald wordt. Is dit normaal? Er wordt max 2 x in de ochtend gedouched en verder niet veel warm water gebruikt.
Inmiddels zelf de deels oplossing gevonden. De salmonellalegionellarun stond als standaard ingesteld op iedere dag, heb die nu op 14 dagen gezet. Mijn verbruik voor SWW van is van 6 tot 12 kWh naar 0 tot 2 kWh per dag gegaan!

Ben verder gaan kijken en zie nu ook dat de booster voor verwarmen steeds aangaat. Heb die gisteravond uitgezet voor zowel de verwarming als SWW in het service menu (Elektr.weerstand(Verw.) > OFF en Booster heater + Immersion Heater > OFF).
Maar nu ging de warmtepomp niet verwarmen en was het vanochtend koud in huis. Pas nadat ik net de booster weer aan had gezet in het service menu slaat de warmtepomp aan en begint hij te verwarmen. Zie ook in deze grafiek (paars). Helemaal rechts zie je dat ik de booster weer uitgezet heb en meteen stopt alle verwarming... Gaat hier nu iets niet goed?

Afbeeldingslocatie: https://tweakers.net/i/HYOqQeNEMisqBcFNzxqgkIQZi6o=/800x/filters:strip_exif()/f/image/7YbvIsyXcupFAqsXxBXDQe6y.png?f=fotoalbum_large

  • xoror
  • Registratie: November 1999
  • Niet online
@Gugl Enige wat klopt is dat de ruimte regeling vervalt*
Echt serieus het staat gewoon in de handleiding, de circulatie pompen worden gewoon door de ftc bestuurd indien aangesloten. Een andere installateur zoeken ? Want dit is vragen om ellende

*maar dat kan je eenvoudig enablen met mijn CNRF project

Eenvoudig + Goedkoop Mitsubishi Warmtepomp uitlezen/besturen met een ESP32


  • Mooper
  • Registratie: December 2024
  • Laatst online: 19-12 16:20
SebastiaanPs schreef op vrijdag 7 november 2025 @ 11:21:
@xoror @Mooper
Dan zou ik de discharge temp, condensation temp, feed temp, outside temp en TH3 liquid pipe 1 plotten.

En ik geloof ook condensation temp boven Ta? Die moeten normaal gesproken bijna gelijk zijn? @Dsbwouter

Zie ook: SebastiaanPs in "Mitsubishi Electric Ecodan Lucht/Water Warmtepompen"
Ik heb helaas geen ESP dus heb lees het nu via een HA script uit waarbij ik compressor frequentie en condensation temperatuur extra kan uitlezen. De overige variabelen helaas dus niet. Die laatste is tot nu toe zo goed als gelijk aan mijn temperatuuraanvoer.

  • Mooper
  • Registratie: December 2024
  • Laatst online: 19-12 16:20
Dsbwouter schreef op vrijdag 7 november 2025 @ 11:39:
De uren voor de sww run staat de wp uit bij @Mooper. Ta en tr zakken omdat de pomp aangaat voor een sww run. Zie daar niks bijzonders aan. Koudemiddel tekort kan je goed zien aan Liquid temp outside en 2 phase temp. Meestal liggen deze ong 5° lager dan de buitentemperatuur. Bij een koudemiddel tekort kan dat zo 20° lager liggen, dit zorgt er dus ook voor dat je een defrost kan krijgen bij +8° omdat je verdampings temperatuur dan dus al ruim onder 0° kan zitten. Zorg er wel voor dat je wat belasting hebt dus hoge ta of een sww run in de normale modus. Kun je dit allemaal niet uitlezen zul je er toch een monteur bij moeten halen die dit voor je kan meten.
Is het ook mogelijk dat jij weet om de 'liquid temp outside' en '2 phase' uit te lezen rechtstreeks vanuit de warmtepomp, via instellingen menu bijvoorbeeld? Of alleen via esp.

  • Mooper
  • Registratie: December 2024
  • Laatst online: 19-12 16:20
xoror schreef op vrijdag 7 november 2025 @ 11:11:
@Sven1234 my bad.
@Mooper excuses ik lees hier niet alles mee zo te zien. Dat blauwe lijntje was ook wel makkelijk overheen te lezen

Dan is koudemiddel de volgende verdachte. Aan de discharge temp zou je het kunnen zien xoror in "Mitsubishi Electric Ecodan Lucht/Water Warmtepompen"
Maar als je saturation, liquid pipe1 en discharge temp kan plotten is misschien wat meer te zeggen
Geen probleem, is ook niet erg duidelijk. Ik heb nog geen esp, ben ik wel van plan maar helaas nog geen tijd voor gevonden. Ik kan dus die zaken die jij benoemt nog niet uitlezen. Zodra ik dat heb ingeregeld zal ik verder monitoren. Tenzij het ook vanuit de warmtepomp instellingen uit te lezen, dan hoor ik dat graag.

Nu is het zo koud dat die non-stopt defrost elk uur, maar dat is begrijpelijk.

  • xoror
  • Registratie: November 1999
  • Niet online
@Mooper Nee, zou nu niet non-stop moeten defrosten elk uur. Dat is weer een teken dat bij jou iets niet goed is met koudemiddel. Af en toe okay, maar niet continu. bijv: Laatste 3 dagen heb ik 2 defrosts in totaal gehad. Vrijdag/zaterdag is echte defrost weer. Dan is het pas feest, nu nog niet.

https://github.com/gekkek...ents/ecodan/status.h#L130
hier staan de services codes die handig zijn.
TH4_DISCHARGE_TEMP = 004
TH3_LIQUID_PIPE1_TEMP = 005
TH6_2_PHASE_PIPE_TEMP = 007
Die kan je gewoon uitlezen bij informatie werking, in service menu.

[ Voor 11% gewijzigd door xoror op 19-11-2025 11:51 ]

Eenvoudig + Goedkoop Mitsubishi Warmtepomp uitlezen/besturen met een ESP32


  • Miezie
  • Registratie: Januari 2002
  • Laatst online: 11:46

Miezie

Niet te moeilijk doen...

Gugl schreef op woensdag 19 november 2025 @ 10:45:
Onder t mom help, bericht van de installateur:

Of we de Netatmo thermostaat nu via het externe relais aansluiten of op de warmtepomp maakt geen verschil. Je zult in beide gevallen alleen de transportpomp schakelen en niet de warmtepomp. Ook zal dit altijd een parallel systeem moeten zijn.

Wel moet inderdaad de dipswitch worden om gezet, dan kan hij meten bij de leidingen naar de installatie toe. Dit doet hij nu niet, maar hij meet de leidingen welke uit het binnendeel komen.

We kunnen het systeem aanpassen met de buffer in de retourleiding maar dan zal de Netatmo thermostaat komen te vervallen en zal de bediening welke nu in het front van de warmtepomp zit plaatsmaken voor de Netatmo thermostaat.

Een andere mogelijkheid is er gewoon weg niet, tevens zal dit ook nooit komen. De originele bediening / computer moet namelijk bepalen wat er gebeurt met het leidingwater en niet de Netatmo thermostaat. Ook zal altijd de temperatuur in het buffervat de zelfde temperatuur moeten zijn als op dat moment berekend door de stooklijn, dit is simpel weg hoe een warmtepomp werkt.


--------
We zijn er inmiddels achter dat de thermometers op 6 en 7 niet worden uitgelezen door de warmtepomp, dus daar moeten de dipswitches voor aangezet worden.
Ik heb gevraagd de Netatmo aan te sluiten op IN1 en krijg daarop bovenstaande reactie.
Aanpassen van het systeem willen ze enkel door de ftc7 als thermostaat in de woonkamer te hangen.
Hoe kan ik hier nu een antwoord op geven om te krijgen wat we willen? Dat is geen buffer die continu op temperatuur wordt gehouden en ook geen ruimteregeling.

Hieronder zie je een verwarming cyclus bij vraag van de thermostaat, gevolgd door een SWW en dan de hele nacht het kleine circuit van de buffer tot binnenunit op warmte houden, waarbij de kelder ook op warmt.
Volgens de installateur is dat de beste en meest efficiënte manier.
[Afbeelding]
Ik zou volgens mij akkoord gaan met voorstel mits de totale afgifteinhoud even nagerekend is en blijkt dat het buffervat echt nodig is. Anders laten verwijderen.
Je kan dan vragen om in dezelfde setup de netarmo op in1 te zetten. En de FTC op stooklijn. Als ze dat echt niet willen krijg je de ruimteregeling met grote hysterese (niks mis mee als je het mij vraagt, ons huis is warm).

Zit er dan nog een naregeling op? Vraag dan met de verplaatsing van de FTC of met de netatmo op in1 om dat volledig op een master-slave te zetten zonder extra pompen ed.

Ik heb verder niet alles gelezen moet ik eerlijk zeggen, maar je kan dit als het goed is in de juiste richting uitonderhandelen.

KISS | Huis: A++++ | Zon: SolarEdge 10k Homehub, 13kWp, 19,4kWh accu’s, One Pro EV Charger | MV: DucoBox Focus | Warmtepomp: ME Ecodan SW75YAA met EHST20D | Tuin: natuurinclusief | Auto: Audi Q4 etron


  • Red_Baron
  • Registratie: November 2023
  • Laatst online: 19-12 11:53
JelleMan schreef op woensdag 19 november 2025 @ 11:23:
[...]
Inmiddels zelf de deels oplossing gevonden. De salmonellarun stond als standaard ingesteld op iedere dag, heb die nu op 14 dagen gezet. Mijn verbruik voor SWW van is van 6 tot 12 Kw naar 0 tot 2 kWh per dag gegaan!
Mag ik hem maken?
Heb je kippen in het vat voor SWW zitten?

PUHZ-SHW80 YAA ERST30C-VM2ED


  • Dsbwouter
  • Registratie: November 2021
  • Laatst online: 10:53
@Mooper

Ik zou een esp aanschaffen, in combinatie met de software van xoror is dat echt 10x het geld waard.

  • Mooper
  • Registratie: December 2024
  • Laatst online: 19-12 16:20
Dsbwouter schreef op woensdag 19 november 2025 @ 12:56:
@Mooper

Ik zou een esp aanschaffen, in combinatie met de software van xoror is dat echt 10x het geld waard.
Zojuist aangeschaft, wordt vervolgd ;)

  • ReseT
  • Registratie: Maart 2000
  • Niet online
SebastiaanPs schreef op maandag 17 november 2025 @ 20:14:
[...]

Ben benieuwd of die BUH nu nog gaat bijspringen, nu de warmtepomp iets meer de tijd krijgt. Ik weet niet 100% zeker of je de BUH voor SWW (in het installateursmenu) ongestraft uit kunt zetten, of daar geen nadelen of risico’s aan kleven. Kan me niet direct bedenken wat. Volgens mij heeft @Andrehj al jarenlang de BUH uitgeschakeld voor verwarmen en SWW?

Die laatste setting die je noemt is voor de circulatiepomp. Zie screenshots.
[Afbeelding][Afbeelding]
Ook contact gehad met Aklima. Die bevestigen dat de standaard setting vanuit Aklima beide op off (vinkjes uit) staan.

Alleen dan is de werking is zoals beschreven in punt 5 onder het kopje "electric DHW": tijd na warmtepomp -only mode voordat de heater bijspringt. Dit betekent dat de heater bijspringt als de gewenste temperatuur niet binnen de delay time wordt gehaald.

ID4.1M Honey Yellow. WP: PUZ-SWM60VAA+ERST30F-VM2EE (cylinder unit)


  • koevlaas2
  • Registratie: Januari 2015
  • Laatst online: 06-12 17:18
Ik kom er vandaag achter dat sommige warmtepompen uit de PUZ serie voor ongeveer 0m leiding zijn voorgevuld, de standaardvulling moet vrijwel direct worden aangevuld met extra koudemiddel. Sowieso verschilt het erg per model of je wel of niet meteen moet bijvullen.
Dit alles naar aanleiding van een probleem dat ik op mijn bord heb met een PUZ-SHWM120YAA, die verwarmd prima eenmalig, na ongeveer een half uur draaien stopt deze ermee en volgt error U2.

13,1 kWp, Ecodan R32 7,5 , WTW ventilatie, Daikin FTXM35M(R) (5x), Doorstroomverwarmer, Douche WTW, Emco Novette Twin met LFP accu 51.2V 40Ah, Opel Vivaro DC L3H1 75kW (12-2022).


  • Red_Baron
  • Registratie: November 2023
  • Laatst online: 19-12 11:53
Andrehj schreef op dinsdag 18 november 2025 @ 18:01:
[...]

Ja. De TS van dit topic.
Daarin staat deze alinea: Mitsubishi Electric Ecodan Lucht/Water Warmtepompen
Lees dus even de installatiehandleiding van je binnenunit en/of je FTC, daar staat dit allemaal in beschreven. Als je daarna nog vragen hebt kun je je hier melden.
Ik heb de systeeminstallatie in de handleiding doorgenomen maar heb hierover nog wel een vraag. Zoals ik het lees dan moet ik dip switch SW1-8 op “OFF” zetten om de huidige PAR draadloze afstandsbediening inactief te maken.
De Netatmo aansluiten op IN1 van klem TBI.1 7-8. en dan SW2-1 op “ON”. De Netatmo on/off cyclustijd op 10 minuten zetten.
Nu kan ik niet vinden waar ik het best de fase en 0 van het Netatmo relais op kan aansluiten. Ik lees ook dat je deze mbv een stekker in een wcd kan doen maar wat heeft de voorkeur?

PUHZ-SHW80 YAA ERST30C-VM2ED

Red_Baron schreef op woensdag 19 november 2025 @ 21:35:
Ik heb de systeeminstallatie in de handleiding doorgenomen maar heb hierover nog wel een vraag. Zoals ik het lees dan moet ik dip switch SW1-8 op “OFF” zetten om de huidige PAR draadloze afstandsbediening inactief te maken.
De Netatmo aansluiten op IN1 van klem TBI.1 7-8. en dan SW2-1 op “ON”. De Netatmo on/off cyclustijd op 10 minuten zetten.
Nu kan ik niet vinden waar ik het best de fase en 0 van het Netatmo relais op kan aansluiten. Ik lees ook dat je deze mbv een stekker in een wcd kan doen maar wat heeft de voorkeur?
Ik heb geen Netatmo, mijn voorkeur heeft een bedrade thermostaat. Maar daar heb jij nu niets aan.
Ik zou (gezien jouw beperkte ervaring) de voeding van dat relais gewoon ergens via een stekker uit een stopcontact halen.

WP: ME PUHZ-SW75YAA + ERSD-VM2D + EV-WP-TWS-1W 300; AC: ME MXZ-2F42VF + 2x MSZ-LN25VGV; PV: 14.08 kWp O/W + SMA STP 8.0; Vent: Zehnder Q600 ERV + Ubbink AirExcellent.


  • Technician-
  • Registratie: November 2017
  • Laatst online: 09:54
koevlaas2 schreef op woensdag 19 november 2025 @ 21:15:
Ik kom er vandaag achter dat sommige warmtepompen uit de PUZ serie voor ongeveer 0m leiding zijn voorgevuld, de standaardvulling moet vrijwel direct worden aangevuld met extra koudemiddel. Sowieso verschilt het erg per model of je wel of niet meteen moet bijvullen.
Dit alles naar aanleiding van een probleem dat ik op mijn bord heb met een PUZ-SHWM120YAA, die verwarmd prima eenmalig, na ongeveer een half uur draaien stopt deze ermee en volgt error U2.
Fuck de paashaas. Ik zie het nu ook.
Laat ik laatst zo een geplaatst hebben met 2-3m leiding eraan, dus nooit gedacht aan bijvullen. Daar zit standaard te weinig koudemiddel in dus, raarrr.
Maar ik heb er geen problemen mee, draait oke.
Afbeeldingslocatie: https://tweakers.net/i/Bp-ehKKs5Sx0ijB_dh9Pvq1tcxA=/800x/filters:strip_icc():strip_exif()/f/image/ZISgV204TJ1LZLYfAdPsRsuy.jpg?f=fotoalbum_large

[ Voor 18% gewijzigd door Technician- op 19-11-2025 21:51 ]


  • joezzt
  • Registratie: November 2009
  • Niet online
Mick1990 schreef op dinsdag 18 november 2025 @ 10:00:
Na een aantal jaar op WAR te hebben gedraaid, wil ik nu gaan testen met een vaste Ta. SUZ-SWM40 VA met ca 45-50m2 vloerverwarming in een nieuwbouwappartement 2022. Mijn warmteverlies is zodanig laag, dat ik denk dat een vaste Ta zuiniger is. Alle groepen staan open, en naregeling is al vervangen door een Netatmo thermostaat op IN1.

Nu viel mij gisteren op dat WAR in mijn situatie ontzettend instabiel is. De buitenunit is constant hoorbaar aan het op- en aftoeren met bijbehorende energiepieken van 1400W. Hij lijkt helemaal de weg kwijt te zijn, wat ook terug is te zien in de data. Ik heb zelf het vermoeden dat de stooklijn van de installateur te steil oploopt. Maar waarom zou de WP dan zo instabiel lopen terwijl ik bij deze stooklijn bij Tbuiten=5 een Ta=30 zou verwachten?

[Afbeelding]

[Afbeelding]


Stooklijn:

[Afbeelding]

Terwijl als ik met een vaste Ta=30 draai:

[Afbeelding]

[Afbeelding]

[Afbeelding]

Met vaste Ta is het oorverdovend stil en pruttelt ie constant op zo'n 350W.
Ik heb dezelfde buitenunit gehad, met dezelfde problemen, erg instabiele regeling. Vooral nadat ie even uit moest door een te hoge aanvoertemperatuur (als bv bij War de buitentemperatuur snel varieert), of als de Aan/uit thermostaat op In1 het uitgezet heeft. Even de binnenunit uit/aan zetten met de aan/uit knop hielp steeds.

Gibson S-1, Godin Multiac ACS SA, Camps Cut 500S, Roland Jazz Chorus-120 , King Tempo II 607, TMS320C10, SAM4L


  • Mick1990
  • Registratie: Januari 2007
  • Niet online
joezzt schreef op woensdag 19 november 2025 @ 21:56:
[...]

Ik heb dezelfde buitenunit gehad, met dezelfde problemen, erg instabiele regeling. Vooral nadat ie even uit moest door een te hoge aanvoertemperatuur (als bv bij War de buitentemperatuur snel varieert), of als de Aan/uit thermostaat op In1 het uitgezet heeft. Even de binnenunit uit/aan zetten met de aan/uit knop hielp steeds.
Dat is bijzonder, dat zal ik ook eens een keer testen. Ik draai nu al twee dagen erg stabiel met een vaste temperatuur van Ta=30, en lijk meteen de juiste gevonden te hebben. Mijn appartement koelt niet af en wordt zeer langzaam warmer. Om 10:45 gestart op 20.6 graden en momenteel is het 20.9 graden. Pruttelt al lekker de hele dag op zo'n 350W. Ik doe nachtverlaging tussen 00:00 - 09:00 en verlies dan 0.5 graden.

Afbeeldingslocatie: https://tweakers.net/i/upJWais5a-nAhVucPWYxnsdHuOI=/fit-in/4000x4000/filters:no_upscale():strip_exif()/f/image/yzTHPXEfODNilQXt4ZDUZhWF.png?f=user_large

WP: Mitsubishi SUZ-SWM40 VA + EHST20D-VM2D | WTW: Zehnder E300


  • Dsbwouter
  • Registratie: November 2021
  • Laatst online: 10:53
@koevlaas2 @Technician-

Op de site van alklima kan je een bestand downloaden waarin staat tot hoeveel m de units zijn voorgevult en hoeveel je per m moet bijvullen. Afbeeldingslocatie: https://tweakers.net/i/OdvMj_NpVumsLfrJxuIKx8Es-ec=/800x/filters:strip_icc():strip_exif()/f/image/mN5pePzCGUSVkPqSNs5WWSJj.jpg?f=fotoalbum_large

  • Djvdb
  • Registratie: December 2022
  • Laatst online: 12:15
Afbeeldingslocatie: https://tweakers.net/i/HtouzrEdnXEHW1tBrYQE812lm5U=/x800/filters:strip_icc():strip_exif()/f/image/HhaLZNwmou2B6uMYLVIYKByG.jpg?f=fotoalbum_large

Gisteren begonnen met de installatie van een Ecodan in onze tussenwoning! Deze jongen (200 liter) met z’n vieren twee trappen met draai op getild. Was goed te doen 💪.

e-Golf 2018 | Climarad Sensa V2X | 3200 Wp WZW I WP: ME Ecodan SUZ-SWM60VA2 + ERST20D-VM2E


  • Rob1710
  • Registratie: Oktober 2025
  • Laatst online: 08:20
Andrehj schreef op dinsdag 18 november 2025 @ 17:56:
[...]

Wat opvalt is:
  1. Je grafiek van het energieverbruik heeft een resolutie van 1000 Watt.... Het is op die grafiek 0 Watt, 1000 Watt of 2000 Watt.... Waar komt die data vandaan en waarom is die resolutie zo idioot laag?
  2. Hoe bereken je de COP? Als je bovenstaande grafiek als basis gebruikt is die berekening dus ook waardeloos.
  3. Je WP is maar een klein deel van dag aan, en gaat dan vol gas. Het lijkt er dus op dat je gevraagde watertemperatuur veel te hoog staat.
  4. Er is voor de rest niks van te zeggen omdat je niks vertelt over je instellingen of je afgiftesysteem. Je zult dus meer info moeten geven.
Tip: Lees je in door de komende dagen te besteden aan het lezen van dit topic. Begin met de TS, de posts daaronder en de gepinde posts. En lees ook de WP-FAQ en de TS van het algemene L/W WP topic.
Heb je daarna nog vragen dan kun je die hier posten.
Ik heb de topics gelezen maar toch niet alle antwoorden gevonden
De Binnen unit is ERST20D-VM2E de buiten unit isSUZ-SWM60VA2
De thermostaat is de FTC7 en is in de huiskamer gemonteerd.
het huis is nieuwbouw A+++ en op alle verdiepingen vloerverwarming de kamers hebben een eigen thermostaat.

Wat mij opvalt dat op 18 november de borstbeveiliging 42,8% van de tijd heeft gewerkt en de verwarming 46,6% van de tijd
Ook is de kamer temperatuur altij 1 tot 1,5 graden hoger als ingesteld.
wat is een normaal energie verbruik en hoe kan ik er voor zorgen dat de temperatuur niet doorschiet?

  • Miezie
  • Registratie: Januari 2002
  • Laatst online: 11:46

Miezie

Niet te moeilijk doen...

Rob1710 schreef op donderdag 20 november 2025 @ 12:50:
[...]


Ik heb de topics gelezen maar toch niet alle antwoorden gevonden
De Binnen unit is ERST20D-VM2E de buiten unit isSUZ-SWM60VA2
De thermostaat is de FTC7 en is in de huiskamer gemonteerd.
het huis is nieuwbouw A+++ en op alle verdiepingen vloerverwarming de kamers hebben een eigen thermostaat.

Wat mij opvalt dat op 18 november de borstbeveiliging 42,8% van de tijd heeft gewerkt en de verwarming 46,6% van de tijd
Ook is de kamer temperatuur altij 1 tot 1,5 graden hoger als ingesteld.
wat is een normaal energie verbruik en hoe kan ik er voor zorgen dat de temperatuur niet doorschiet?
Die 1 tot 1.5 graad is wat de FTC doet, setpoint +1 en dan stoppen… de halve graad is dan de zon.

Als alles zo is als opgeleverd zou ik eerst even kijken naar de instellingen van verwarmingsbedrijf voor ruimteregeling, grote kans dat die op stooklijn 30-40 staat. Dat kan in een nieuwe woning wel naar 25-35.

De eigen thermostaat van de kamers is een naregeling, is dit master/master of master/slave?

Je verbruik vind ik nog niet wereldschokkend… wij draaien in Heerenveen nu ook 15-18kwh per dag…

[ Voor 4% gewijzigd door Miezie op 20-11-2025 13:11 ]

KISS | Huis: A++++ | Zon: SolarEdge 10k Homehub, 13kWp, 19,4kWh accu’s, One Pro EV Charger | MV: DucoBox Focus | Warmtepomp: ME Ecodan SW75YAA met EHST20D | Tuin: natuurinclusief | Auto: Audi Q4 etron

Rob1710 schreef op donderdag 20 november 2025 @ 12:50:
[...]


Ik heb de topics gelezen maar toch niet alle antwoorden gevonden
De Binnen unit is ERST20D-VM2E de buiten unit isSUZ-SWM60VA2
De thermostaat is de FTC7 en is in de huiskamer gemonteerd.
het huis is nieuwbouw A+++ en op alle verdiepingen vloerverwarming de kamers hebben een eigen thermostaat.

Wat mij opvalt dat op 18 november de borstbeveiliging 42,8% van de tijd heeft gewerkt en de verwarming 46,6% van de tijd
Ook is de kamer temperatuur altij 1 tot 1,5 graden hoger als ingesteld.
wat is een normaal energie verbruik en hoe kan ik er voor zorgen dat de temperatuur niet doorschiet?
Vorstbeveiliging is niet nodig bij een split, kun je beter uitschakelen, zie:
Andrehj in "Mitsubishi Electric Ecodan Lucht/Water Warmtepompen"

Verder denk ik net als @Miezie dat jouw ruimteregeling niet optimaal staat ingesteld. Je warmtepomp gaf op dat eerdere plaatje telkens veel vermogen en stond daarna weer urenlang in standby.

Je kunt de instellingen hier aanpassen:
→ Menu → Service → Bedieningsinstellingen → Verwarmingsbedrijf →
(om in dit menu te komen moet de WP even uitgeschakeld worden).

Afbeeldingslocatie: https://tweakers.net/i/Nw7zEVr8ocJE0R7X9vXXSjMVZUI=/800x/filters:strip_exif()/f/image/jJaJFFIbSejUzyVXahro7LzH.webp?f=fotoalbum_large

Probeer eens: 25-35 gr, normaal, interval 60 min, thermo diff adjust +5/-5 graden.

Last but not least: elke kamer een thermostaat… Zit er naregeling op je vvw? Master-master of master-slave? En heb je een parallel buffervat, buffervat in retour of geen buffervat?

WP: Mitsubishi Electric SUZ-SWM80VA2 + ERSD-VM2D. PV 3330 Wp. Huis 1931, gasloos sinds jan '24.


  • Rob1710
  • Registratie: Oktober 2025
  • Laatst online: 08:20
Wat betreft de kamerthermostaten die zijn van het merk Watts en sturen de motoren op de verdeler aan.
Er is geen buffervat
Op dit moment zie ik l de hele middag dat de mode actie vries
Afbeeldingslocatie: https://tweakers.net/i/wGhwZpSO_i2k_pU2ARbvBJt6Q2Y=/800x/filters:strip_icc():strip_exif()/f/image/5zKWpkHoSRhkaC25xdyhbacK.jpg?f=fotoalbum_large

Afbeeldingslocatie: https://tweakers.net/i/6PP8fLglAQBwkeVZIYGHbH_ZWzk=/x800/filters:strip_exif()/f/image/FtMGfY5Q7fMaiRSjfhJI5wzD.png?f=fotoalbum_large

  • nessio
  • Registratie: December 2018
  • Laatst online: 19-12 01:07
Zie opm sebastiaan: antivries uitzetten( vorstbeveiliging)

2-1 kap, 200m2, SUZ-SWM60VA+ Open Source ME+wtw


  • Rob1710
  • Registratie: Oktober 2025
  • Laatst online: 08:20
Ik heb de instelingen kunnen invoeren dus afwachten wat het resultaat is.
echter de antivries modus kan ik niet zo uit zetten zie alleen dit in het scherm.Afbeeldingslocatie: https://tweakers.net/i/YM5skgiFKYxyZleSrwMpgNW-Xmo=/800x/filters:strip_icc():strip_exif()/f/image/T9rmsFwkm1VseiCasoWuWgzq.jpg?f=fotoalbum_large
Rob1710 schreef op donderdag 20 november 2025 @ 16:17:
Ik heb de instelingen kunnen invoeren dus afwachten wat het resultaat is.
echter de antivries modus kan ik niet zo uit zetten zie alleen dit in het scherm.[Afbeelding]
Zie de link die ik hierboven postte, daarin staat het
→ Menu → Service → Bedieningsinstellingen → Anti-vries modus

WP: Mitsubishi Electric SUZ-SWM80VA2 + ERSD-VM2D. PV 3330 Wp. Huis 1931, gasloos sinds jan '24.

@Rob1710
Gezien jouw vele thermostaten en de naregeling, check eens
Menu > Service instellingen (ww: 0000) > Informatie werking. Code 002 geeft je draaiuren per 10h aan en code 003 geeft je aantal runs per 100 aan.

Wat krijg je daar voor waarden?

WP: Mitsubishi Electric SUZ-SWM80VA2 + ERSD-VM2D. PV 3330 Wp. Huis 1931, gasloos sinds jan '24.


  • Rob1710
  • Registratie: Oktober 2025
  • Laatst online: 08:20
Dank je wel de antivries modus is uit
code 002 geeft 84 en code3 geeft 86
Rob1710 schreef op donderdag 20 november 2025 @ 16:51:
Dank je wel de antivries modus is uit
code 002 geeft 84 en code3 geeft 86
Oké dus 840 draaiuren en 8600 starts. Niet best. Een gemiddelde run duurt dus 6 minuten.
Je kunt je warmtepomp nog redden. Tijd om je te verdiepen in master-master, master-slave en naregeling op vvw. Kun je veel over vinden in dit topic met de zoekfunctie.

WP: Mitsubishi Electric SUZ-SWM80VA2 + ERSD-VM2D. PV 3330 Wp. Huis 1931, gasloos sinds jan '24.


  • xoror
  • Registratie: November 1999
  • Niet online
Dat ziet er ook uit als een recente install met ftc7.
@Rob1710 Mijn unit draait bijna 5 jaar, 16.493 h draai uren bij 9000 starts (ik was in het eerste jaar ook slachtoffer van de master/master na-regeling rotzooi). 1 start per 6m heb ik nog niet eerder gezien 8)7 8)7 8)7

En ik zie best veel probleem installs

[ Voor 14% gewijzigd door xoror op 20-11-2025 17:03 ]

Eenvoudig + Goedkoop Mitsubishi Warmtepomp uitlezen/besturen met een ESP32


  • Rob1710
  • Registratie: Oktober 2025
  • Laatst online: 08:20
xoror schreef op donderdag 20 november 2025 @ 16:58:
Dat ziet er ook uit als een recente install met ftc7.
@Rob1710 Mijn unit draait bijna 5 jaar, 16.493 h draai uren bij 9000 starts (ik was in het eerste jaar ook slachtoffer van de master/master na-regeling rotzooi). 1 start per 6m heb ik nog niet eerder gezien 8)7 8)7 8)7

En ik zie best veel probleem installs
wat bedoel je daar mee?

  • Rob1710
  • Registratie: Oktober 2025
  • Laatst online: 08:20
SebastiaanPs schreef op donderdag 20 november 2025 @ 16:54:
[...]

Oké dus 840 draaiuren en 8600 starts. Niet best. Een gemiddelde run duurt dus 6 minuten.
Je kunt je warmtepomp nog redden. Tijd om je te verdiepen in master-master, master-slave, naregeling en op vvw. Kun je veel over vinden in dit topic met de zoekfunctie.
Volgens mij zijn de thermostaten niet met de warmtepomp verbonden maar bedienen alleen de regelventielen per kamer.
Rob1710 schreef op donderdag 20 november 2025 @ 17:14:
[...]


Volgens mij zijn de thermostaten niet met de warmtepomp verbonden maar bedienen alleen de regelventielen per kamer.
Blijkbaar pendelt je warmtepomp enorm en heb je extreem korte runs. Vaak komt dat door een slecht ingestelde WAR of vaste Ta, door een naregeling die de afgifte teveel beperkt waardoor je warmtepomp het minimumvermogen niet kwijt kan, of een combinatie van beiden.
Ik zou echt even gaan inlezen en daarna je instellingen, je naregeling of beiden aanpassen. Dan gaat je compressor een stuk langer leven tegemoet en daalt wrs ook je energieverbruik aanzienlijk.

WP: Mitsubishi Electric SUZ-SWM80VA2 + ERSD-VM2D. PV 3330 Wp. Huis 1931, gasloos sinds jan '24.


  • Rob1710
  • Registratie: Oktober 2025
  • Laatst online: 08:20
Ik heb de operating setting aangepast zo is geadviseerd dus even afwachten hoe dat uitpakt.
Ik heb ook de support afdeling van Mitsubishi een mail gestuurd daar ik er met de installateur niet uitkom.
Deze heb ik ook al eerder vragen gesteld als er iemand in de omgeving een goede weet?

  • xoror
  • Registratie: November 1999
  • Niet online
@Rob1710 Je moet het echt zelf een beetje leren, want grote kans dat ze gaan zeggen dat het zo hoort. Alklima zal je weer doorverwijzen naar je installateur. De settings van je WP zijn maar 1 deel van het verhaal. Lees topic start en wat @SebastiaanPs schreef.

verder bedoel ik mijn mijn opmerking, dat ik het nog nooit zo erg heb gezien als bij jou, en ik zie best wat gevallen (vanwege mijn esp project).

Eenvoudig + Goedkoop Mitsubishi Warmtepomp uitlezen/besturen met een ESP32


  • Miezie
  • Registratie: Januari 2002
  • Laatst online: 11:46

Miezie

Niet te moeilijk doen...

Rob1710 schreef op donderdag 20 november 2025 @ 17:27:
Ik heb de operating setting aangepast zo is geadviseerd dus even afwachten hoe dat uitpakt.
Ik heb ook de support afdeling van Mitsubishi een mail gestuurd daar ik er met de installateur niet uitkom.
Deze heb ik ook al eerder vragen gesteld als er iemand in de omgeving een goede weet?
Topic lezen, afgifte maximaliseren (naregeling eraf), stooklijn settings die ik opmerkte doorvoeren en daarna nog eens kijken. Gaat de installateur niet voor je doen… of je vraagt hem om het waterzijdig in te regelen en de naregeling er af te halen. Dat kost geld, maar dan is het wel opgelost. Ze kletsen al die thermostaten erop omdat dat goedkoper is.

KISS | Huis: A++++ | Zon: SolarEdge 10k Homehub, 13kWp, 19,4kWh accu’s, One Pro EV Charger | MV: DucoBox Focus | Warmtepomp: ME Ecodan SW75YAA met EHST20D | Tuin: natuurinclusief | Auto: Audi Q4 etron


  • stin00
  • Registratie: Mei 2013
  • Niet online
Sindskort druppelt er water uit deze ontluchter:

Afbeeldingslocatie: https://tweakers.net/i/Y8i9XS8FHRppM-1hxMfPGHWDGT0=/x800/filters:strip_icc():strip_exif()/f/image/8R3EQY9dDtLwIn1jikdjQXDo.jpg?f=fotoalbum_large

Dit gebeurt sinds ik samen met een installateur een extra pomp heb bijgeplaatst. Daarvoor moest het systeem deels leeg en later weer gevuld worden.

Iemand enig idee hoe je dat fixt?

  • Rob1710
  • Registratie: Oktober 2025
  • Laatst online: 08:20
Dat is wel allemaal goed bedoelt maar ik heb verder totaal geen ervaring met de warmtepomp. En van de installateur valt helaas niet al te veel te verwachten hij heeft wel alle verdelers op bepaalde standen ingesteld.
Ik zie de thermostaten in de kamers als radiator knoppen die open of dicht gaan of zie ik dat verkeerd ?
Rob1710 schreef op donderdag 20 november 2025 @ 20:18:
Dat is wel allemaal goed bedoelt maar ik heb verder totaal geen ervaring met de warmtepomp. En van de installateur valt helaas niet al te veel te verwachten hij heeft wel alle verdelers op bepaalde standen ingesteld.
Ik zie de thermostaten in de kamers als radiator knoppen die open of dicht gaan of zie ik dat verkeerd ?
Deel anders even een paar foto’s van je binnenunit opstelling, je vloerverwarmingsverdelers en je thermostaten. En zoek even op welk merk en type de thermostaten en naregeling zijn. Er zijn vast Tweakers met ervaring die hetzelfde pad al bewandeld hebben.

WP: Mitsubishi Electric SUZ-SWM80VA2 + ERSD-VM2D. PV 3330 Wp. Huis 1931, gasloos sinds jan '24.

Gaat ie weer in defrost en ik kon bijna aftellen, want met de ESP van @xoror kan ik inmiddels aardig voorspellen wanneer een defrost komt.

Defrosts afgelopen nacht met defrosts nrs 1 tot en met 4, zoals hieronder beschreven (defrost thermistor = outside unit liquid pipe 1 temp):
Afbeeldingslocatie: https://tweakers.net/i/tZIhfNYe2J7Fe1IrtUwlnTDsP0c=/800x/filters:strip_exif()/f/image/4AU6HD4bMB7kXAqiWmHsanHU.png?f=fotoalbum_large

Defrosts vandaag, starten in modus heating telkens als defrost thermistor -2 gr bereikt:
Afbeeldingslocatie: https://tweakers.net/i/sSGtz99z1pxauW5E6si2Z5JcFqc=/800x/filters:strip_exif()/f/image/CKmJqSIobdGr4aXoIIRjmlVN.png?f=fotoalbum_large

Defrost gedrag:
  • Als de defrost thermistor -2 gr bereikt, dan wordt een defrost gestart. Zo starten defrosts nrs 1, 2 en 3 in de afbeelding.
  • Maar er lijkt ook een soort minimum interval te gelden, want defrost nr 3 in afbeelding 1 start pas nadat de defrost thermistor enige minuten -2 gr aangeeft (53 min na de vorige defrost) en defrost 4 start pas nadat de defrost thermistor al 4 minuten -3 gr aangeeft (weer 53 min na de vorige defrost).
  • tijdens SWW gelden weer andere regels, de 1e defrost start bij defrost thermistor -2 gr, de tweede pas bij defrost thermistor -9 gr (!), zie hieronder
SWW run vanmiddag ingezoomd, met 2x defrost:
Afbeeldingslocatie: https://tweakers.net/i/zZyQkj8szIXlHc4NOaYiy5KFsEI=/800x/filters:strip_exif()/f/image/2qzpG803ikiCaIKOfqclZBK5.png?f=fotoalbum_large

Locatie defrost thermistor:
Afbeeldingslocatie: https://tweakers.net/i/85jLfd2vBYDC6sVtCq1zhP2UC2A=/fit-in/4000x4000/filters:no_upscale():strip_exif()/f/image/kukyO8MeaoNp2bmNXnEDYvI8.png?f=user_large

De temperatuur van de defrost thermistor is via service code 005 op te vragen in de FTC en is in de ESP bekend als "outside unit liquid pipe 1 temp".

WP: Mitsubishi Electric SUZ-SWM80VA2 + ERSD-VM2D. PV 3330 Wp. Huis 1931, gasloos sinds jan '24.


  • xoror
  • Registratie: November 1999
  • Niet online
@SebastiaanPs Bij mij lijkt de trigger -4c te zijn. Misschien is het anders voor grotere verdampers

Eenvoudig + Goedkoop Mitsubishi Warmtepomp uitlezen/besturen met een ESP32

xoror schreef op donderdag 20 november 2025 @ 21:56:
@SebastiaanPs Bij mij lijkt de trigger -4c te zijn. Misschien is het anders voor grotere verdampers
Ah interesting. Ja wellicht verschillende trigger values o.b.v. afmetingen verdampers, of o.b.v. generatie buitenunit, koudemiddel of firmware.

WP: Mitsubishi Electric SUZ-SWM80VA2 + ERSD-VM2D. PV 3330 Wp. Huis 1931, gasloos sinds jan '24.


  • Dsbwouter
  • Registratie: November 2021
  • Laatst online: 10:53
@SebastiaanPs

Ik denk dat de defrost start bij een bepaald verschil tussen outside temp en outside Liquid temp. Kan geen vaste temperatuur zijn want dat zou de wp niet meer werken bij -2.. Zie dat die hier pas bij -7° een defrost start. Dit was bij een buiten temperatuur van 1°.
Dsbwouter schreef op donderdag 20 november 2025 @ 22:47:
@SebastiaanPs

Ik denk dat de defrost start bij een bepaald verschil tussen outside temp en outside Liquid temp. Kan geen vaste temperatuur zijn want dat zou de wp niet meer werken bij -2.. Zie dat die hier pas bij -7° een defrost start. Dit was bij een buiten temperatuur van 1°.
Maar hoe lang na de vorige defrost was dat? Dat ie zo laag zakt kan misschien ook door een minimum interval komen

WP: Mitsubishi Electric SUZ-SWM80VA2 + ERSD-VM2D. PV 3330 Wp. Huis 1931, gasloos sinds jan '24.


  • Dsbwouter
  • Registratie: November 2021
  • Laatst online: 10:53
@SebastiaanPs
Varieert van 2 uur tot 5 uur ertussen.

  • Dsbwouter
  • Registratie: November 2021
  • Laatst online: 10:53
Ik heb nu een puz en merk nu al dat deze er gewoon heel anders mee omgaat dan de suz. Bij de suz had ik op een dag als vandaag al 20+ defrost gehad. Nu zijn het er maar 5.
Oké dan lijkt die van jou idd andere logica te hebben. Die defrost thermistor -2 gr trigger was vannacht bij mij onafhankelijk van de Tbuiten, zie screenshot

Afbeeldingslocatie: https://tweakers.net/i/20ulMv9wePBBX01qo91Ufcr5E6Q=/800x/filters:strip_icc():strip_exif()/f/image/umNgdTDexzqSlt15RrVdMo1R.jpg?f=fotoalbum_large

WP: Mitsubishi Electric SUZ-SWM80VA2 + ERSD-VM2D. PV 3330 Wp. Huis 1931, gasloos sinds jan '24.


  • pascallj
  • Registratie: Mei 2011
  • Laatst online: 12:24
SebastiaanPs schreef op donderdag 20 november 2025 @ 22:55:
[...]

Oké dan lijkt die van jou idd andere logica te hebben. Die defrost thermistor -2 gr trigger was vannacht bij mij onafhankelijk van de Tbuiten, zie screenshot

[Afbeelding]
Maar dan zou jouw WP dus alsnog niet meer werken onder de -2 graden? Dan zou hij alleen nog maar defrosten?

  • Dsbwouter
  • Registratie: November 2021
  • Laatst online: 10:53
@SebastiaanPs

Kan eigenlijk niet anders. Liquid temp outside is gewoon je verdampingstemperatuur. Deze ligt altijd lager dan de buitentemperatuur. Stel dat het buiten -5 is dan is je Liquid temp al -8 met een schone verdamper. Er moet iets van een verhouding inzitten.
pascallj schreef op donderdag 20 november 2025 @ 22:56:
[...]


Maar dan zou jouw WP dus alsnog niet meer werken onder de -2 graden? Dan zou hij alleen nog maar defrosten?
Met dat minimuminterval van 53 minuten misschien dus wel elke 53 min. :) Maar bij die buitentemperaturen heb ik het nog niet kunnen bekijken dus weet ik niet.

WP: Mitsubishi Electric SUZ-SWM80VA2 + ERSD-VM2D. PV 3330 Wp. Huis 1931, gasloos sinds jan '24.

Dsbwouter schreef op donderdag 20 november 2025 @ 22:57:
@SebastiaanPs

Kan eigenlijk niet anders. Liquid temp outside is gewoon je verdampingstemperatuur. Deze ligt altijd lager dan de buitentemperatuur. Stel dat het buiten -5 is dan is je Liquid temp al -8 met een schone verdamper. Er moet iets van een verhouding inzitten.
Dat zou kunnen, maar jij hebt nu ook een grotere warmtepomp met een veel grotere verdamper, dat maakt heel veel uit

Je had de SUZ-SWM40VA2, afmetingen 714x285x800 mm

Nu de puz-swm60vaa, afmetingen 1050x480x1040 mm

2x zo grote verdamper bijna, qua oppervlak?
Dat maakt heel veel uit voor defrosts, de verdamper hoeft voor eenzelfde vermogen echt minder koud te worden

WP: Mitsubishi Electric SUZ-SWM80VA2 + ERSD-VM2D. PV 3330 Wp. Huis 1931, gasloos sinds jan '24.


  • Dsbwouter
  • Registratie: November 2021
  • Laatst online: 10:53
@SebastiaanPs

Jaa dat is zeker waar, de puz zal minder snel dichtvriezen en dat is ook te zien aan de interval. Toch ben ik ervan overtuigd dat dit ook software matig is. Mijn verdamper mag schijnbaar ook veel kouder zijn dan die van jou voordat een defrost gestart word. Maar de natuurkunde blijft hetzelfde voor alle units, je kan alleen energie uit de buitenlucht onttrekken wanneer je Liquid temp(verdampings temperatuur) lager ligt dan de buitentemperatuur. Op een vaste temperatuur van -2° defrosten is dus onmogelijk.

  • xoror
  • Registratie: November 1999
  • Niet online
@SebastiaanPs @Dsbwouter
Ik heb deze week gezien dat het defrosten ook anders werkt tussen de suz en phuz (puz). De compressor draait bij de laatste halve defrost cylcus door, terwijl de suz stop, start, stop (dus extra start + stop)
https://github.com/gekkek...iscussioncomment-15011305
vs
https://github.com/gekkek...iscussioncomment-15011450

Eenvoudig + Goedkoop Mitsubishi Warmtepomp uitlezen/besturen met een ESP32


  • michaelvo
  • Registratie: Oktober 2006
  • Laatst online: 08:48
@SebastiaanPs Bij mijn 10kW PUHZ is er weinig logica te ontdekken in wanneer hij gaat defrosten. Grofweg gebeurt het als de liquid temp zo'n 5 a 10 graden onder de outside temp duikt, en afgelopen nacht varieerden de intervallen tussen de 30 en 60 minuten.

Denk toch dat er achter de schermen nog heel wat andere dingen mee worden genomen bij mij...

WP: ME PUHZ-SW100YAA + EHSC-VM2D + HTWBOI-300 || AC: MHI SRK/C 50 ZS-W + MHI SRK/C 35 ZS-W || PV: 10.4 kWp ZO/ZW + Enphase IQ8+ || MV: Itho Daalderop CVE-S Optima Inside CO2


  • nessio
  • Registratie: December 2018
  • Laatst online: 19-12 01:07
Ik had gister elke 50 minuten een defrost
Zal wel 53 zijn, maar ik kijk op de controller.
Cop was gister over de hele dag 2,7. Ik stookte nog 8-17 maar ga nu naar 8-20. Temperatuur huiskamer liep tot nu 0,5 terug maar vanmorgen was het 1.0.

2-1 kap, 200m2, SUZ-SWM60VA+ Open Source ME+wtw

Dsbwouter schreef op donderdag 20 november 2025 @ 23:12:
Op een vaste temperatuur van -2° defrosten is dus onmogelijk.
Volgens mij zeg ik ook nergens dat het altijd bij -2 graden start, ik had het ook over een minimum interval etc. En we hadden dus geconcludeerd dat het kan verschillen tussen generaties warmtepompen :)

Mijn conclusie: bij buitentemperaturen van 0 tot 4 graden start mijn SUZ-SWM80VA2 de eerste defrost als de defrost thermistor (liquid pipe 1 temp) -2 graden bereikt, onafhankelijk van de precieze buitentemperatuur in die range.
Minimaal ~ 53 a 55 minuten na een defrost (niet eerder dus) volgt er weer een defrost als de defrost thermistor weer -2 gr of lager heeft bereikt.
Als die -2 gr na ~ 53 a 55 minuten nog niet is bereikt, dan volgt de defrost later, zodra de defrost thermistor weer -2 graden heeft bereikt.

Dit is het gedrag wat ik consequent bij mijn systeem zie bij Tbuiten 0-4 gr. Zo ook vannacht, zie de screenshot. Lagere temperaturen heb ik nog niet gezien.

Afbeeldingslocatie: https://tweakers.net/i/yXS2rhj9kvtRaNisN3YIx2e5L0w=/800x/filters:strip_icc():strip_exif()/f/image/l61N4wwSKVk1Xjr1IwEuxFRu.jpg?f=fotoalbum_large

WP: Mitsubishi Electric SUZ-SWM80VA2 + ERSD-VM2D. PV 3330 Wp. Huis 1931, gasloos sinds jan '24.


  • xoror
  • Registratie: November 1999
  • Niet online
@SebastiaanPs
Bij mij lijkt het tussen 6c - 10c (buiten temp vs pipe 1) verschil te gebeuren
Afbeeldingslocatie: https://tweakers.net/i/yGctqPCYOmmEuT3DoHIi3J4zQ2Q=/800x/filters:strip_exif()/f/image/JbPBB1s6FgyOwHJka51Ubhvw.png?f=fotoalbum_large

Eenvoudig + Goedkoop Mitsubishi Warmtepomp uitlezen/besturen met een ESP32


  • Miezie
  • Registratie: Januari 2002
  • Laatst online: 11:46

Miezie

Niet te moeilijk doen...

nessio schreef op vrijdag 21 november 2025 @ 09:18:
Ik had gister elke 50 minuten een defrost
Zal wel 53 zijn, maar ik kijk op de controller.
Cop was gister over de hele dag 2,7. Ik stookte nog 8-17 maar ga nu naar 8-20. Temperatuur huiskamer liep tot nu 0,5 terug maar vanmorgen was het 1.0.
Opwarmen kost meer energie dan warm houden, dat weet je hè?!
Nvm, mijn dalingen met de RR zijn vergelijkbaar…

[ Voor 6% gewijzigd door Miezie op 21-11-2025 11:25 ]

KISS | Huis: A++++ | Zon: SolarEdge 10k Homehub, 13kWp, 19,4kWh accu’s, One Pro EV Charger | MV: DucoBox Focus | Warmtepomp: ME Ecodan SW75YAA met EHST20D | Tuin: natuurinclusief | Auto: Audi Q4 etron


  • Dsbwouter
  • Registratie: November 2021
  • Laatst online: 10:53
@xoror

Bij mij is dit ook zo. Zal voor alle power inverters wel zo zijn.

  • Seauleaux
  • Registratie: Oktober 2022
  • Laatst online: 08:45
Miezie schreef op vrijdag 21 november 2025 @ 11:23:
[...]

Opwarmen kost meer energie dan warm houden, dat weet je hè?!
Nvm, mijn dalingen met de RR zijn vergelijkbaar…
Voor mij is het inderdaad ook duidelijk dat opwarmen meer kost dan warm houden, maar bij mij draait de ruimteregeling zo "wild" dat ik zelfs bij deze buitentemperaturen maar 1 keer in de 36 uur warmtevraag heb.
Schoorsteen is aangepast, zodat buitenunit de juiste buitentemperatuur meet. Daarnaast draai ik met de instellingen zoals die hier vaak genoemd worden.

Daarom houd ik een nachtverlaging van 1 graad aan om in ieder geval de verwarmingsruns richting de dag te forceren (vanwege dan hogere buitentemperatuur/meer eigen verbruik zonnepanelen).

Ik zal als ik van het weekend tijd heb nog eens wat plaatjes maken van hoe de regeling bij ons draait (en deze in het Factory Zero topic posten).

Draait de ruimteregeling bij jullie wel rustig als jullie nachtverlaging toepassen, of moet je daarvoor perse 24/7 constante temperatuur instellen?

Factory Zero Mitsubishi Electric Ecodan PUHZ SW50VKA + PAC-IF061 B-E - Brink WTW - 6.7 kWp SolarEdge - BeNext Logging - 2-onder-1-kap (2020) - 170 m2 - vloerverwarming - 2x HomeWizard PiB - Opel Grandland Hybrid4: 300 pk (2022)


  • xoror
  • Registratie: November 1999
  • Niet online
@Seauleaux RR kan wat zenuwachtig zijn, maar over het algemeen werkt hij goed.

Wellicht zijn je instellingen niet optimaal. Maar het kan ook die factory zero zijn.

Ik heb ook een soort AA (zie signature) die je evt kan proberen

Eenvoudig + Goedkoop Mitsubishi Warmtepomp uitlezen/besturen met een ESP32


  • ReseT
  • Registratie: Maart 2000
  • Niet online
Rob1710 schreef op donderdag 20 november 2025 @ 12:50:
[...]


Ik heb de topics gelezen maar toch niet alle antwoorden gevonden
De Binnen unit is ERST20D-VM2E de buiten unit isSUZ-SWM60VA2
De thermostaat is de FTC7 en is in de huiskamer gemonteerd.
het huis is nieuwbouw A+++ en op alle verdiepingen vloerverwarming de kamers hebben een eigen thermostaat.

Wat mij opvalt dat op 18 november de borstbeveiliging 42,8% van de tijd heeft gewerkt en de verwarming 46,6% van de tijd
Ook is de kamer temperatuur altij 1 tot 1,5 graden hoger als ingesteld.
wat is een normaal energie verbruik en hoe kan ik er voor zorgen dat de temperatuur niet doorschiet?
Ik heb vrijwel eenzelfde unit, maar dan grotere 300lt boiler. Alle instellingen zoals @Andrehj @SebastiaanPs en anderen hier genoemd toegepast.

Voor de periode van 1-11-2025 tm vandaag 20-11-2025 heb ik ~175kWh verbruikt. (via Melcloud)
Output is ongeveer iets onder de 800kWh. Ruwe gok op de COP is dan 4,5.

Maar:
Geen buffervat, direct op VV. Alles in een A+++ woning, met oa triple glas en alles LTVV. Woon opp. 160m2.
En geen ruimteregeleing en met simple handelingen de groepen waterzijdig ingeregeld.

Afbeeldingslocatie: https://tweakers.net/i/gL4oUQY-CshPSHo39DovJ26qels=/234x176/filters:strip_icc():strip_exif()/f/image/SzVrFSMCAsreQTAFP0dV5eOo.jpg?f=fotoalbum_medium

[ Voor 6% gewijzigd door ReseT op 21-11-2025 13:50 ]

ID4.1M Honey Yellow. WP: PUZ-SWM60VAA+ERST30F-VM2EE (cylinder unit)


  • Mooper
  • Registratie: December 2024
  • Laatst online: 19-12 16:20
xoror schreef op woensdag 19 november 2025 @ 11:50:
@Mooper Nee, zou nu niet non-stop moeten defrosten elk uur. Dat is weer een teken dat bij jou iets niet goed is met koudemiddel. Af en toe okay, maar niet continu. bijv: Laatste 3 dagen heb ik 2 defrosts in totaal gehad. Vrijdag/zaterdag is echte defrost weer. Dan is het pas feest, nu nog niet.

https://github.com/gekkek...ents/ecodan/status.h#L130
hier staan de services codes die handig zijn.
TH4_DISCHARGE_TEMP = 004
TH3_LIQUID_PIPE1_TEMP = 005
TH6_2_PHASE_PIPE_TEMP = 007
Die kan je gewoon uitlezen bij informatie werking, in service menu.
Inmiddels de esp ontvangen en geïnstalleerd (dank @AUijtdehaag!). Wonderbaarlijk genoeg heeft opeens mijn WP vanmiddag 1,5u erover gedaan voordat de defrost begon met Tb3. Lijkt mij sterk dat het aan de esp ligt (?). Wat ik mij enigszins kan bedenken is dat met server control een of andere setting overruled is die ik zelf had ingesteld.

Maar een zwaluw maakt nog geen zomer dus ik ga het verder monitoren. Na deze run begon de SWW dus kon helaas niet verder kijken.

Ik krijg overigens nog geen statistieken te zijn van de entiteiten 'discharge temp', 'outside unit liquid pipe 1 temp' en 'outside unit two phase pipe temp' die jij aangeeft. Iets wat ik over het hoofd zie?

  • xoror
  • Registratie: November 1999
  • Niet online
@Mooper vragen over esp in mijn topic.
Maar sommige suz geven die data niet. Of je heb nog een melcloud slave eraan, dan halen we die gegevens ook niet op.

Eenvoudig + Goedkoop Mitsubishi Warmtepomp uitlezen/besturen met een ESP32


  • Naalroc
  • Registratie: Maart 2009
  • Laatst online: 19-12 22:22
SebastiaanPs schreef op donderdag 20 november 2025 @ 16:29:
@Rob1710
Gezien jouw vele thermostaten en de naregeling, check eens
Menu > Service instellingen (ww: 0000) > Informatie werking. Code 002 geeft je draaiuren per 10h aan en code 003 geeft je aantal runs per 100 aan.

Wat krijg je daar voor waarden?
En @xoror Wat vinden jullie dan wel acceptabele waarden, uitgedrukt in starts/bedrijfsuren? Of hoe vaak per uur, of hoe vaak per 24 uur? :?

14kW ZubadanPUHZ-SHW140YHA+ERSC-VM2C, 200L boiler , 200L buffer, sinds 8/2018, gasloos


  • laurens0619
  • Registratie: Mei 2002
  • Nu online
Hmm de warmtepomp van een buurman (suz 40) doet het opeens niet meer.

Ik zie hem een poging doen, icoontje gaat aan, maar daarna stopt die ermee.

Zet ik de backup heater aan dan gaat die na paar minuten wel aan.

Geen error code niets. Enig idee?

CISSP! Drop your encryption keys!


  • xoror
  • Registratie: November 1999
  • Niet online
@Naalroc Dat is wel lastig voor lange termijn. Als je hem gefixed heb, dan moet je ratio recentelijk nemen.
Maar voor mensen die pas probleem constateren, zou ik zelf denken, alles meer dan 1 start per uur gemiddeld, is niet ok over een lange periode.

Zelf zit ik ook op 1 start per 108 minuten. Maar ik had eerste jaar dus ook wel veel pendelen gehad.

Met defrost weer is elk half uur - uur wel een stop, maar dat moet zich middelen met lange runs tijdens normaal weer.

Eenvoudig + Goedkoop Mitsubishi Warmtepomp uitlezen/besturen met een ESP32


  • Naalroc
  • Registratie: Maart 2009
  • Laatst online: 19-12 22:22
xoror schreef op vrijdag 21 november 2025 @ 16:56:
@Naalroc Dat is wel lastig voor lange termijn. Als je hem gefixed heb, dan moet je ratio recentelijk nemen.
Maar voor mensen die pas probleem constateren, zou ik zelf denken, alles meer dan 1 start per uur gemiddeld, is niet ok over een lange periode.

Zelf zit ik ook op 1 start per 108 minuten. Maar ik had eerste jaar dus ook wel veel pendelen gehad.

Met defrost weer is elk half uur - uur wel een stop, maar dat moet zich middelen met lange runs tijdens normaal weer.
En hoe doe je dàt dan: "Als je hem gefixed heb, dan moet je ratio recentelijk nemen."
want je kunt het alleen maar opnemen vanaf de installatie, dus hoe weet je precies hoeveel je inmiddels verbeterd hebt?

14kW ZubadanPUHZ-SHW140YHA+ERSC-VM2C, 200L boiler , 200L buffer, sinds 8/2018, gasloos


  • xoror
  • Registratie: November 1999
  • Niet online
@Naalroc Ik geef toch aan dat het een indicatie is, bij mensen die problemen melden? Die hebben meestal hun problemen nog niet gefixed?

Eenvoudig + Goedkoop Mitsubishi Warmtepomp uitlezen/besturen met een ESP32


  • Erwin186
  • Registratie: April 2020
  • Laatst online: 09:48
Naalroc schreef op vrijdag 21 november 2025 @ 17:14:
[...]

En hoe doe je dàt dan: "Als je hem gefixed heb, dan moet je ratio recentelijk nemen."
want je kunt het alleen maar opnemen vanaf de installatie, dus hoe weet je precies hoeveel je inmiddels verbeterd hebt?
Als je de esp van @xoror gebruikt i.c.m. Home Assistant kun je de historie van de starts en uren wel zien in Home Assistant. Dan kun je op ieder moment de historie (vanaf moment integratie esp) raadplegen.

Op de installatie zelf kan ook wel. Kwestie van de standen opnemen op een datum dat je verbeteringen hebt doorgevoerd en dan over een bepaalde periode kijken wat erbij komt. Starts is wel wat lastiger, omdat dat per 100 gaat, dus je hebt wel een langere periode nodig om een fatsoenlijk beeld te krijgen.

  • nessio
  • Registratie: December 2018
  • Laatst online: 19-12 01:07
Ik hoorde van iemand dat er een software update voor de SUZ zou zijn met een andere defrosts berekening .
Iemand bekend hiermee?
Ik geloof dit niet zo maar.

[ Voor 84% gewijzigd door nessio op 21-11-2025 22:16 ]

2-1 kap, 200m2, SUZ-SWM60VA+ Open Source ME+wtw


  • koevlaas2
  • Registratie: Januari 2015
  • Laatst online: 06-12 17:18
Dsbwouter schreef op donderdag 20 november 2025 @ 07:18:
@koevlaas2 @Technician-

Op de site van alklima kan je een bestand downloaden waarin staat tot hoeveel m de units zijn voorgevult en hoeveel je per m moet bijvullen. [Afbeelding]
Deze heb ik ook en wijkt af van degene die @Technician- postte.

13,1 kWp, Ecodan R32 7,5 , WTW ventilatie, Daikin FTXM35M(R) (5x), Doorstroomverwarmer, Douche WTW, Emco Novette Twin met LFP accu 51.2V 40Ah, Opel Vivaro DC L3H1 75kW (12-2022).


  • koevlaas2
  • Registratie: Januari 2015
  • Laatst online: 06-12 17:18
Dsbwouter schreef op donderdag 20 november 2025 @ 22:54:
Ik heb nu een puz en merk nu al dat deze er gewoon heel anders mee omgaat dan de suz. Bij de suz had ik op een dag als vandaag al 20+ defrost gehad. Nu zijn het er maar 5.
Een puz heeft een grotere verdamper dan een suz en de puz verplaatst ook meer lucht.

13,1 kWp, Ecodan R32 7,5 , WTW ventilatie, Daikin FTXM35M(R) (5x), Doorstroomverwarmer, Douche WTW, Emco Novette Twin met LFP accu 51.2V 40Ah, Opel Vivaro DC L3H1 75kW (12-2022).

koevlaas2 schreef op vrijdag 21 november 2025 @ 20:34:
[...]


Een puz heeft een grotere verdamper dan een suz en de puz verplaatst ook meer lucht.
Mooie machines die puz, zo’n grote verdamper is fijn tegen defrosts. Ze zien er ook mooi uit.

Jammer dat @koevlaas2 al een SUZ heeft staan thuis :+

De afmetingen van behuizingen verschillen inderdaad enorm tussen SUZ en PUZ, vooral voor tussen 60 modellen maar ook tussen de 80 modellen
Afbeeldingslocatie: https://tweakers.net/i/HyrE7tvi9YTKdb4x0KiezBzosZg=/232x232/filters:strip_exif()/f/image/LjidVn5tEW8tfrtdSSe29w1n.png?f=fotoalbum_tileAfbeeldingslocatie: https://tweakers.net/i/fqA3-kSluQ3JHQUYdBfSs5h_mjo=/232x232/filters:strip_exif()/f/image/n4C2il8JQyCuxl1YQKVDmmX9.png?f=fotoalbum_tileAfbeeldingslocatie: https://tweakers.net/i/eFWqga-EPzRWrrEwqXpp-EFOjPE=/232x232/filters:strip_exif()/f/image/WVtmWKSbsk3tzttJyN4pEEu8.png?f=fotoalbum_tile
Afbeeldingslocatie: https://tweakers.net/i/utBnG7wfXyfeO4dmUYQa1ZtX_2I=/232x232/filters:strip_exif()/f/image/lSEnGj6kC7yZJOuEUhJIeiEM.png?f=fotoalbum_tile
Het enige wat ik zo raar vond is de (veel) lagere COP values voor PUZ vergeleken met SUZ modellen in de databooks, maar eigenlijk geloof ik dat niet.
Volgens mij hebben een paar PUZ eigenaren hier ook al wat momentane COPs gedeeld die die slechtere prestaties niet ondersteunen
Afbeeldingslocatie: https://tweakers.net/i/pfKJIRM4b9iJB9iYwGoSlbogiWM=/232x232/filters:strip_exif()/f/image/AIk825WwzmU12z2uFZ7hWhI5.png?f=fotoalbum_tileAfbeeldingslocatie: https://tweakers.net/i/aXozNayfcLwYpzjNvkmosljNnLk=/232x232/filters:strip_exif()/f/image/2QPbfrpE4APYRot7PC5rADvI.png?f=fotoalbum_tileAfbeeldingslocatie: https://tweakers.net/i/nSTonhrQkKqcSfUGjNXVMZU2hCk=/232x232/filters:strip_exif()/f/image/0BPT1baqMv9PEpOQKuX6B3Jf.png?f=fotoalbum_tile
Afbeeldingslocatie: https://tweakers.net/i/4JBvhtiw8yejNtlCLVu_p2MHG8o=/232x232/filters:strip_exif()/f/image/QVagqPNPZM4VUvP3WxU2kpds.png?f=fotoalbum_tile

WP: Mitsubishi Electric SUZ-SWM80VA2 + ERSD-VM2D. PV 3330 Wp. Huis 1931, gasloos sinds jan '24.


  • Naalroc
  • Registratie: Maart 2009
  • Laatst online: 19-12 22:22
xoror schreef op vrijdag 21 november 2025 @ 17:34:
@Naalroc Ik geef toch aan dat het een indicatie is, bij mensen die problemen melden? Die hebben meestal hun problemen nog niet gefixed?
Ja, rustig maar..... Ik heb mijn 'problemen', jaren geleden al gefixed, het zelf aangelegde spulletje draait tenslotte al ruim 7 jaar; maar ik vroeg me af of je de uren èn de starts vanaf een bepaalde datum/maand of zelfs jaar kon uitlezen. Ik heb wèl HA, maar niet jouw wonder electronica, dus dat zal dan wel niet. Geeft ook niet hoor, ik ben tevreden met wat ik heb. Tenslotte heb ik zeven jaar geen energie rekening gehad.. ;)

14kW ZubadanPUHZ-SHW140YHA+ERSC-VM2C, 200L boiler , 200L buffer, sinds 8/2018, gasloos


  • Technician-
  • Registratie: November 2017
  • Laatst online: 09:54
koevlaas2 schreef op vrijdag 21 november 2025 @ 20:32:
[...]


Deze heb ik ook en wijkt af van degene die @Technician- postte.
Wat ik post komt gewoon van de Alklima site, download, installatiemanual van de PUZ-….120
Die pdf tabel heeft denk ik Alklima zelf gemaakt.

Zoals ik m lees moet je altijd 0,4kg bijvullen. Tot 3 meter en 0,5kg tot 5 meter.

  • xoror
  • Registratie: November 1999
  • Niet online
@Naalroc Nee helaas kan dat niet, tenzij je natuurlijk de hele tijd HA naast laat lopen.
Je kan via de procon helaas geen services codes uitlezen, dus de compressor starts krijg je dan geen history. Al kan je dat met HA vrij eenvoudig natuurlijk zelf tellen.

De compressor runtijd kan je natuurlijk wel eruit halen. Maar als je je issues al gefixed heb, dan maakt de dat getal/ratio toch niets meer uit ?

Hier ook bijna 5 jaar energie rekening vrij :) and counting, nog 1 jaartje en daarna is de pret voorbij, dan zullen we ook moeten betalen

[ Voor 6% gewijzigd door xoror op 21-11-2025 21:12 ]

Eenvoudig + Goedkoop Mitsubishi Warmtepomp uitlezen/besturen met een ESP32


  • nessio
  • Registratie: December 2018
  • Laatst online: 19-12 01:07
Vreemd sinds 18.00 geen defrosts meer terwijl temperatuur buiten gedaald is naar 2gr. Laat vannacht wp doorstoken met 0,5 verlaging

2-1 kap, 200m2, SUZ-SWM60VA+ Open Source ME+wtw


  • databeestje
  • Registratie: Oktober 2002
  • Laatst online: 19-12 14:41

databeestje

Von PrutsHausen

SebastiaanPs schreef op vrijdag 21 november 2025 @ 20:50:
[...]

Mooie machines die puz, zo’n grote verdamper is fijn tegen defrosts. Ze zien er ook mooi uit.

Jammer dat @koevlaas2 al een SUZ heeft staan thuis :+

De afmetingen van behuizingen verschillen inderdaad enorm tussen SUZ en PUZ, vooral voor tussen 60 modellen maar ook tussen de 80 modellen

Het enige wat ik zo raar vond is de (veel) lagere COP values voor PUZ vergeleken met SUZ modellen in de databooks, maar eigenlijk geloof ik dat niet.
Volgens mij hebben een paar PUZ eigenaren hier ook al wat momentane COPs gedeeld die die slechtere prestaties niet ondersteunen
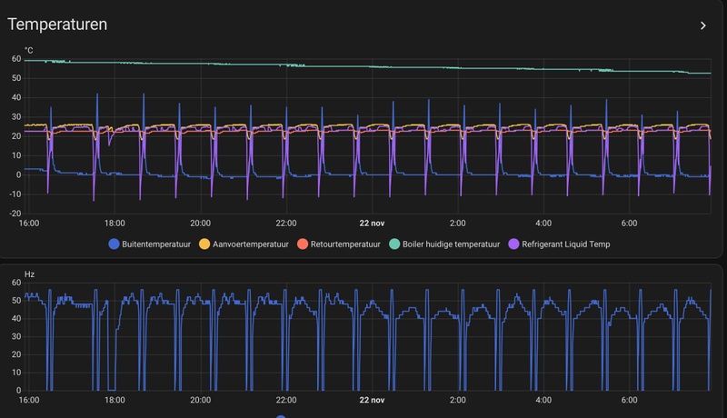
De SWM80YAA staat hier nog maar 1 week, dus lastig oordelen. Een paar defrosts gehad, maar niet noemenswaardig denk ik. De flow van het systeem valt mee, ik zie 23l/min, dus ik denk dat het dik genoeg is. Heel klein beetje suizen, maar niet hinderlijk. Ik stuur op ruimte, en deze is net verplaatst naar de huiskamer.

Buitenunit verplaatst veel lucht, maar compressor heb ik eigenlijk nog niet gehoord. Misschien dat ik dit weekend een defrost kan bekijken als deze uitgevoerd wordt. Cop zweeft rond de 4, lijkt mij redelijk. Dit is Noord-Holland-Noord, Den Helder.

Bijgaand plaatjes van de afgelopen 24 uur. Overkapping temp is vrij accuraat (SHT30)
Afbeeldingslocatie: https://tweakers.net/i/e0oG2xc9d84kPH2B9JJECxLhS2o=/fit-in/4000x4000/filters:no_upscale():strip_exif()/f/image/XAqnprL7ocafYrGkDyIPljHI.png?f=user_large

Afbeeldingslocatie: https://tweakers.net/i/zLvtnXcSfO6g17kAbjz6xrZU0G8=/x800/filters:strip_exif()/f/image/hXkyBgWVQuCViq9CFziPNr0m.png?f=fotoalbum_large

  • Dsbwouter
  • Registratie: November 2021
  • Laatst online: 10:53
@databeestje

Welke binnen unit heb je ?

  • Bschnitz
  • Registratie: Februari 2005
  • Nu online
xoror schreef op vrijdag 21 november 2025 @ 21:11:
@Naalroc Nee helaas kan dat niet, tenzij je natuurlijk de hele tijd HA naast laat lopen.
Je kan via de procon helaas geen services codes uitlezen, dus de compressor starts krijg je dan geen history. Al kan je dat met HA vrij eenvoudig natuurlijk zelf tellen.

De compressor runtijd kan je natuurlijk wel eruit halen. Maar als je je issues al gefixed heb, dan maakt de dat getal/ratio toch niets meer uit ?

Hier ook bijna 5 jaar energie rekening vrij :) and counting, nog 1 jaartje en daarna is de pret voorbij, dan zullen we ook moeten betalen
Hehe, sinds 2019 hier. Ook na 2027 ga ik niet betalen, mijn gemiddeld terugleververgoeding ex is namelijk nagenoeg hetzelfde als het tarief wat ik afneem inc. Maar de teruggave zal wel minder zijn :(

Gelukkig hebben we nog 1 jaar om alles verder te optimaliseren!

Anyway, toch nog best wat defrosts gisteren. 7 keer en een COP van 3.3, onder of op die 4c blijft het toch echt een ding.

Zoals ik de laatste week heb gezien heeft het verplaatsen van de WP naar beneden een 3c omgevingstemperatuur winst opgeleverd.

Tot nu jaag ik zo max 10kWh per dag erdoorheen, dat was normaal met deze temps vorig jaar 15-20kWh. Toch weer iets van €1,5 per dag minder.

WP: ME SUZ-SWM80VA + ERST20D-VM2D || PV: 12.000Wp || Batterij: SigenStor 12kW + 24kWh || A++++ 151m2 570m3 op water || WTW: Itho Daalderop HRU 350 ECO || Auto: Leapmotor B10 Design Pro Max 67,1 kWh


  • databeestje
  • Registratie: Oktober 2002
  • Laatst online: 19-12 14:41

databeestje

Von PrutsHausen


  • DGR
  • Registratie: Januari 2024
  • Laatst online: 18-12 16:57

DGR

Gaat hier ook lekker, kan ik niet tegen terugleveren 🙈
Ieder uur een defrost en legionella run gisteren.

Afbeeldingslocatie: https://tweakers.net/i/fk_Hp9c0Kdo3rCyiXC_98NzK4K8=/x800/filters:strip_exif()/f/image/XyJArxqAEwEC9Bm3CIk4uNiC.png?f=fotoalbum_large

Afbeeldingslocatie: https://tweakers.net/i/_UYVAq4mekRLoROBp4wDbzJaSyQ=/x800/filters:strip_exif()/f/image/JFRx1Oef2PERKEnB6tx9NWML.png?f=fotoalbum_large

  • Mooper
  • Registratie: December 2024
  • Laatst online: 19-12 16:20
Vannacht was een extreme avond mbt defrost, elke 41 minuten wel een. Was ook vochtig en koud natuurlijk, maar ben wel even benieuwd of het bij anderen er ook zo uitziet?

Afbeeldingslocatie: https://tweakers.net/i/nTsiGHuuuMmhe8s0VmoiZenBCB8=/800x/filters:strip_icc():strip_exif()/f/image/17r8VBtaXiIlWNzVSU8NHYUr.jpg?f=fotoalbum_large

Ik haal nog wel steeds een COP van 4,40.

  • DaWizza
  • Registratie: Augustus 2001
  • Niet online
Ik zie dat het defrost seizoen weer begonnen is, genoeg grafieken :P

@Mooper Hetzelfde resultaat hier, het hoort erbij

SUZ-SWM80VA & ERSD-VM2D, 200L SWW, 5330Wp O 45°, 2870Wp W 45°, 820Wp Z 10°, Zendure 2400AC 8,64kWh thuisbatterij, Fresh-r on the wall compac WTW

Mooper schreef op zaterdag 22 november 2025 @ 07:58:
Vannacht was een extreme avond mbt defrost, elke 41 minuten wel een. Was ook vochtig en koud natuurlijk, maar ben wel even benieuwd of het bij anderen er ook zo uitziet?

[Afbeelding]

Ik haal nog wel steeds een COP van 4,40.
Vind ik best een nette COP met dit weer en dat aantal defrosts! Welke buitenunit heb je? Jij had die schoorsteen om je warmtepomp toch, daar had je toch iets aan aangepast?

WP: Mitsubishi Electric SUZ-SWM80VA2 + ERSD-VM2D. PV 3330 Wp. Huis 1931, gasloos sinds jan '24.


  • racemichel
  • Registratie: September 2006
  • Laatst online: 12:20
Hi,

Weet iemand op welke uitgang ik van mijn hydrobox erpx vm2e een vdz162 3wegklep moet aansluiten voor verwarming/sww
Ik dacht eerst zelf dat de out4 TBO.2 7-9 een logische keuze was, maar als ik google wordt er de TBO.2 5-6 aangegeven. De uitgang voor een gemotoriseerde mengklep. Iemand die het weet? B.v.d.

Afbeeldingslocatie: https://tweakers.net/i/xQhvelisdorVknemHD4V6KCnoeo=/x800/filters:strip_icc():strip_exif()/f/image/BWhT54aEaywJ9wuG7tD0XS46.jpg?f=fotoalbum_large

  • JTfoto
  • Registratie: Maart 2013
  • Laatst online: 18-12 21:34

JTfoto

Work hard

Mogelijk dat jullie mij kunnen helpen, ik kom er niet zo goed uit. Ik gebruik een SUZ-SWM40VA en sinds het kouder begint te worden wil mijn systeem niet heel lekker werken. Mijn verwarmingconfiguratie bestaat uit het volgende (met een afsplitsing voor verwarming aan de voorkant van het huis en achterkant):

Beneden = 50m2 vloerverwarming verdeeld over 5 lussen (10cm hoh gelegd), deze loopt over het "achterkant" circuit. Aan de voorkant, in de hal, een kleine radiator 40x60cm. Deze loopt over het "voorkant" circuit.

Verdieping 1 = 2 stuks radiator 60x100, "achterkant" circuit, 1 stuks radiator 60x100, "voorkant" circuit.

Verdieping 2 = 2 stuks radiator 60x100, "voorkant" circuit.

Momenteel heb ik alle verwarmingen uitstaan, alleen de vloerverwarming aan. Bijgevoegd de grafiek van de warmtepomp. Hij is ontzettend aan het fluctueren met de compressor. Pomp staat netjes op stand 4, dus rond de 10-13 liter/min. Flow in de vloerverwarming is ook prima (rond de 2l/min per lus). Hebben jullie enig idee wat dit gedrag kan veroorzaken? Ik ben zelf van mening dat de warmtepomp veel efficiënter kan werken als deze niet zo fluctueert zoals nu. Ik heb een goed geïsoleerde jaren 90 woning en zou eigenlijk verwachten dat mijn aanvoer rond de 30-32 graden zou moeten zitten bij dit weer.

Afbeeldingslocatie: https://tweakers.net/i/ONNlHXMQKu83XXiP2nurR--UnsY=/x800/filters:strip_exif()/f/image/BRERB4mEZakuYEXF4LvtmLWZ.png?f=fotoalbum_large

  • Technician-
  • Registratie: November 2017
  • Laatst online: 09:54
racemichel schreef op zaterdag 22 november 2025 @ 09:01:
Hi,

Weet iemand op welke uitgang ik van mijn hydrobox erpx vm2e een vdz162 3wegklep moet aansluiten voor verwarming/sww
Ik dacht eerst zelf dat de out4 TBO.2 7-9 een logische keuze was, maar als ik google wordt er de TBO.2 5-6 aangegeven. De uitgang voor een gemotoriseerde mengklep. Iemand die het weet? B.v.d.

[Afbeelding]
Het electrisch schema staat op de binnenkant van de deur. Daar kun je het op zien als je heel goed kijkt.

  • michaelvo
  • Registratie: Oktober 2006
  • Laatst online: 08:48
ruimteregeling vs. vaste TA / curve bij defrost weer

Ik ben een enthousiast gebruiker van de ruimteregeling maar net als vorig jaar valt me op dat de ruimteregeling bij defrost weer echt wel wat steken laat vallen. Waar hij bij temperaturen boven defrost weer een hele nette Ta berekent (bij mij meestal tussen de 23,5 en 24,5 graden) schiet ie na een defrost enorm door richting maximum vermogen met onnodige defrosts tot gevolg.

Ruimteregeling 21-nov
Afbeeldingslocatie: https://tweakers.net/i/8MrAk1yv22YxwQn3q6g8AE7SW5M=/x800/filters:strip_icc():strip_exif()/f/image/KT6phBWUUk56mxiyCymWLGDV.jpg?f=fotoalbum_large

Curve Ta 25 graden 22-nov
Afbeeldingslocatie: https://tweakers.net/i/9TtnzDKDW1m8zKILKmfj5rt7vSw=/x800/filters:strip_icc():strip_exif()/f/image/ENdXNXT5Ae7SoDXAQC9Exk6w.jpg?f=fotoalbum_large

Buitentemperatuur was nagenoeg gelijk, maar je ziet in de ruimteregeling na een defrost een enorm oplopende frequentie en vermogen met als gevolg een COP van ~3,5 en defrost na defrost. Bij de curve kabbelt ie rustig verder op 40Hz met een COP van ~4,5. Qua binnentemperatuur schoot ie bij de ruimteregeling binnen een paar uur naar setpoint + 1 graad en de curve houdt m zeer stabiel op setpoint.

Vorig jaar had ik al eens deze data verzameld waaruit ook bleek dat de curve/vaste Ta onder de daggemiddelde buitentemperatuur van 3 graden beter scoort dan ruimteregeling:
Afbeeldingslocatie: https://tweakers.net/i/DlUH4vh42d4aFGMTPKIJtYbLH2E=/800x/filters:strip_icc():strip_exif()/f/image/WEHNKCrNG5a6aVKrBkaKs9Ic.jpg?f=fotoalbum_large

Ik ga dus maar over op een automatisering waarbij ik afhankelijk van de voorspelde temperatuur mijn modus kies :).

WP: ME PUHZ-SW100YAA + EHSC-VM2D + HTWBOI-300 || AC: MHI SRK/C 50 ZS-W + MHI SRK/C 35 ZS-W || PV: 10.4 kWp ZO/ZW + Enphase IQ8+ || MV: Itho Daalderop CVE-S Optima Inside CO2


  • xoror
  • Registratie: November 1999
  • Niet online
@michaelvo Kan je ook zien aan de h/c setpoint welke flow setpoint de RR kiest na defrost? (Volgens mij zet hij die netjes namelijk, ook tijdens sww doet hij dat) Dan kan je zien of hij mogelijk te hoog kiest

Eenvoudig + Goedkoop Mitsubishi Warmtepomp uitlezen/besturen met een ESP32

@michaelvo
Mooie data!
Bleef de binnentemp vorig jaar netjes op niveau met vaste Ta 25 gr, of daalde deze dan geleidelijk tijdens defrost mania?
In jouw voorbeeld geeft de ruimtetemperatuur een hogere Ta namelijk. Normaal gesproken geeft de ruimteregeling precies de Ta die nodig is.
Ik herken het relatief agressieve gedrag na een defrost wel hoor, bij de ruimteregeling, en ik denk dat je gelijk hebt.

WP: Mitsubishi Electric SUZ-SWM80VA2 + ERSD-VM2D. PV 3330 Wp. Huis 1931, gasloos sinds jan '24.

xoror schreef op zaterdag 22 november 2025 @ 10:13:
@michaelvo Kan je ook zien aan de h/c setpoint welke flow setpoint de RR kiest na defrost? (Volgens mij zet hij die netjes namelijk, ook tijdens sww doet hij dat) Dan kan je zien of hij mogelijk te hoog kiest
@xoror hij kiest niet te hoog, hij houdt het echt precies netjes op temperatuur. Het enige is dat hij vrij snel naar die Ta toe wil en daarvoor vroeg na de defrost relatief veel vermogen geeft.

Als het niet de hele dag defrost mania is, dan kan je natuurlijk met vaste Ta of WAR ook accepteren dat het een klein beetje afkoelt. Vooral als je een goed geïsoleerd huis hebt met veel massa en vvw, wat heel traag reageert op Tbuiteb.

WP: Mitsubishi Electric SUZ-SWM80VA2 + ERSD-VM2D. PV 3330 Wp. Huis 1931, gasloos sinds jan '24.

Pagina: 1 ... 200 ... 206 Laatste

Let op:
Factory zero systeem? Post dan in Problemen met warmtepompsystemen van Factory Zero