Eenvoudig + Goedkoop Mitsubishi Warmtepomp uitlezen/besturen met een ESP32
Ik gok: gebrek aan kennis/ervaring en een enorme meerprijs die men vaak moet betalen, zoals vaker bij nieuwbouw.xoror schreef op donderdag 13 november 2025 @ 20:53:
Maar waarom plaats je anno 2023 vrijwillig nog radiatoren op de verdieping icm warmte pomp![]()
WP: Mitsubishi Electric SUZ-SWM80VA2 + ERSD-VM2D. PV 3330 Wp. Huis 1931, gasloos sinds jan '24.
Die disbalans is zeker een feit. Maar daar verander je precies 0,0 aan met een mixing tank / parallel buffer. Het enige wat je kunt doen is op een hogere temperatuur stoken om de radiatoren nog íets te laten doen, en dan de vloer gaan knijpen.SebastiaanPs schreef op donderdag 13 november 2025 @ 20:52:
[...]
Vanwege disbalans tussen vvw beneden (= veel afgifte en erg traag) versus radiatoren/convectoren boven (= weinig afgifte en veel sneller).
Ik heb dat hier ook
Door het enorme verlies van rendement heb je dan al heel snel een paar hele dure radiatoren. Komt nog eens bij dat in nieuwbouw de radiatoren boven ook eigenlijk altijd dicht staan. Dan is het helemaal zonde.
[ Voor 30% gewijzigd door hesselbeertje op 13-11-2025 21:28 ]
28 x AUO SunBravo + Fronius Symo 10.0 + Mitsubishi Zubadan 8kw om de stroom weer op te maken...
Voorlopig draait ie zo en is het warm in huis. Geen inzage in performance, niet het menu in geweest. Wel reeds een ESP32 besteld die ik kan steken, komt misschien dit weekend nog wel.
Het stroomverbruik is altijd even wennen, er is niet echt referentie. Wel een standby verbruik van circa 23 Watt volgens de Eastron SMD72. De enige grafiek is van het opgenomen vermogen van vandaag, heeft de gehele dag gedraaid, het was 18C binnen ~12.00 met een koude vloer.
/f/image/YPQZKCr2PzkFmIK6ZaBb97g1.png?f=fotoalbum_large)
Nog geen defrost gezien, maar het is wel 87% buiten met mistige lucht.
Hoeveel m2 verwarm je ? Ik hoop voor je dat je nu ook geen defrost gaat zien.. het is hier 13° en dan hoort dat niet.
Stond in eerdere voorstel post, circa 35m2 vvw en een 4 tal radiatoren. Zo te zien kan ik in ieder geval het minimum vermogen kwijt van 3.1kW thermisch. Het was lekker warm vanmiddag iig, nu 11,8 volgens de tuin.Dsbwouter schreef op donderdag 13 november 2025 @ 21:51:
@databeestje
Hoeveel m2 verwarm je ? Ik hoop voor je dat je nu ook geen defrost gaat zien.. het is hier 13° en dan hoort dat niet.
Ik heb wel een eigen ESP32 die de vloer monitort, en dat zag er zo uit. Eerste stukje meting negeren, toen zat ie niet tegen de buis aan.
/f/image/e9efKE4gLZD8ZNCZCBHWyi5A.png?f=fotoalbum_large)
Maar echt oordelen of het goed is kan ik niet
Even wat gegevens over onze woning:
- Vrijstaand
- Opgeleverd februari '25
- Buitenunit: PUHZ-SW75YAA
- Binnenunit: ERST30D-VM2ED
- 2-zone kit met mixing tank (PAC-TZ-02-E)
- Vloerverwarming in de gehele woning, verdeeld over zone 1 (boven, 68,5m2, 6 groepen) en zone 2 (beneden, 117m2, 11 groepen)
Beneden fungeert de MRC als thermostaat voor zone 2 en boven hebben wij ook thermostaten per ruimte (4 slaapkamers + badkamer). Dit zijn dezelfde soort draaiwieltjes als @Zjemm en op de verdeler zitten servo motoren van Watts. Zone 2 is één grote zone zonder naregeling. Het is een master-master regeling, dus iedere kamer boven kan individueel de warmtepomp aansturen. Zone 2 staat op ruimteregeling en zone 1 op WAR.
Ik liep in eerste instantie ook tegen dezelfde problemen aan. Warmtepomp die zeer onregelmatig liep, enorm pendelt etc etc. Zone 1 stond eigenlijk continu te draaien, ook als alle thermostaten boven geen warmtevraag hadden. De vloerverwarming bleek boven ook niet goed aangesloten. De badkamer werd niet verwarmt en de ruimteregelaars bleken de verkeerde servo motor aan te sturen. Dit is inmiddels allemaal opgelost. Ook hier is een relais tussen de thermostaten boven en de in1 ingang geplaatst. Hierdoor slaat de warmtepomp alleen nog aan als er boven daadwerkelijk warmtevraag is.
Het probleem is nog steeds dat iedere kamer boven de warmtepomp aan kan sturen en dat leidt logischerwijs tot onregelmatig gedrag. In de praktijk verwarmen we meestal alleen de badkamer, maar dat is dan weer veel te weinig oppervlakte waar ie z'n minimum vermogen nooit in kwijt kan.
Ik heb dit voor nu als volgt weten op te lossen via de monitoring van @xoror en een aantal automatiseringen in HA:
1) Via server control staat 'zone 1 prohibit heating' standaard aan.
2) Als de verwarming voor zone 2 (via ruimteregeling op MRC) aan gaat wordt zone 1 vrijgegeven door 'prohibit heating' uit te schakelen. Zone 1 wordt dan ook verwarmt in de ruimtes met warmtevraag (vaak alleen badkamer).
3) Zodra de de ruimteregeling beneden de verwarming voor zone 2 weer uitschakelt, wordt 'prohibit heating' op zone 1 weer ingeschakeld, waardoor zone 1 ook stopt.
In de praktijk werkt het daardoor nu als een master-slave regeling, waarbij zone 1 enkel verwarmt wordt als er warmtevraag in zone 2 is. De naregeling op zone 1 bepaalt uiteindelijk welke ruimtes in zone 1 daadwerkelijk verwarmt worden. Dit leidt vooralsnog tot stabiele en lange runs. Ook met huidige buitentemperaturen kan de warmtepomp z'n minimum vermogen prima kwijt in hetgeen nu open staat (gehele beneden verdieping + badkamer).
@Zjemm : het pendelgedrag na een stabiele start heb ik ook gehad. Hoewel dit bij mij pas aan het einde van de run was en de warmtepomp dan vaak binnen een uur afsloeg omdat de kamertemperatuur setpoint + 1 had bereikt. Dit was op te lossen door de minimum aanvoertemperatuur van de ruimteregeling te verhogen. Deze had ik eerst op 23-35 graden staan, maar 23 graden was te laag. Dat gebeurde dus richting het einde van de run als de kamertemperatuur tegen het setpoint+1 aan zat. In HA kon ik zien dat het pendelen begon zodra de Ta onder de 25 graden kwam. Ik heb hem nu op 25-35 graden staan en dat werkt bij mij nu goed.
Ik zie dit zelf overigens puur als een tussenoplossing om het voor nu enigszins fatsoenlijk te laten werken. We zijn nog volop in discussie met de aannemer, omdat ik die hele 2 zone kit er tussenuit wil hebben. De aannemer is hiertoe nog niet echt bereid en verwijst naar de technische omschrijving die we hebben gehad (en daar staat het inderdaad in zoals het is aangelegd...). Helaas was ik toen we begonnen met de bouw totaal onbekend met warmtepompen en de aandachtspunten en heb ik daar dus (te) weinig aandacht aan besteed... Een wijze les
[ Voor 6% gewijzigd door Erwin186 op 13-11-2025 23:22 ]
Vind alleen je stroomverbruik wat aan de hoge kant. Heb dezelfde unit en iets meer vvw en radiatoren. Hij draait in iedergeval niet op minimaal vermogen bij jou. Kan natuurlijk iets kwa instellingen zijn, zou de esp even afwachten dan kun je alles een stuk beter zien.
Bij Gugl wordt die buffer 24/7 op temperatuur gehouden op basis stooklijn (volgens mij)
[ Voor 8% gewijzigd door nessio op 14-11-2025 08:21 ]
2-1 kap, 200m2, SUZ-SWM60VA+ Open Source ME+wtw
Klinkt idd als hetzelfdeErwin186 schreef op donderdag 13 november 2025 @ 22:13:
Ik vermoed dat @Zjemm en ik dezelfde aannemer hebben gehad, want onze situatie lijkt bijna een kopie. De vloerverwarmingstekeningen zien er ook bijna hetzelfde uit... Om het verhaal nog mooier te maken, wij hebben overal vloerverwarming en toch hetzelfde (veel te ingewikkelde) systeem.
Even wat gegevens over onze woning:
- Vrijstaand
- Opgeleverd februari '25
- Buitenunit: PUHZ-SW75YAA
- Binnenunit: ERST30D-VM2ED
- 2-zone kit met mixing tank (PAC-TZ-02-E)
- Vloerverwarming in de gehele woning, verdeeld over zone 1 (boven, 68,5m2, 6 groepen) en zone 2 (beneden, 117m2, 11 groepen)
Beneden fungeert de MRC als thermostaat voor zone 2 en boven hebben wij ook thermostaten per ruimte (4 slaapkamers + badkamer). Dit zijn dezelfde soort draaiwieltjes als @Zjemm en op de verdeler zitten servo motoren van Watts. Zone 2 is één grote zone zonder naregeling. Het is een master-master regeling, dus iedere kamer boven kan individueel de warmtepomp aansturen. Zone 2 staat op ruimteregeling en zone 1 op WAR.
Ik liep in eerste instantie ook tegen dezelfde problemen aan. Warmtepomp die zeer onregelmatig liep, enorm pendelt etc etc. Zone 1 stond eigenlijk continu te draaien, ook als alle thermostaten boven geen warmtevraag hadden. De vloerverwarming bleek boven ook niet goed aangesloten. De badkamer werd niet verwarmt en de ruimteregelaars bleken de verkeerde servo motor aan te sturen. Dit is inmiddels allemaal opgelost. Ook hier is een relais tussen de thermostaten boven en de in1 ingang geplaatst. Hierdoor slaat de warmtepomp alleen nog aan als er boven daadwerkelijk warmtevraag is.
Het probleem is nog steeds dat iedere kamer boven de warmtepomp aan kan sturen en dat leidt logischerwijs tot onregelmatig gedrag. In de praktijk verwarmen we meestal alleen de badkamer, maar dat is dan weer veel te weinig oppervlakte waar ie z'n minimum vermogen nooit in kwijt kan.
Ik heb dit voor nu als volgt weten op te lossen via de monitoring van @xoror en een aantal automatiseringen in HA:
1) Via server control staat 'zone 1 prohibit heating' standaard aan.
2) Als de verwarming voor zone 2 (via ruimteregeling op MRC) aan gaat wordt zone 1 vrijgegeven door 'prohibit heating' uit te schakelen. Zone 1 wordt dan ook verwarmt in de ruimtes met warmtevraag (vaak alleen badkamer).
3) Zodra de de ruimteregeling beneden de verwarming voor zone 2 weer uitschakelt, wordt 'prohibit heating' op zone 1 weer ingeschakeld, waardoor zone 1 ook stopt.
In de praktijk werkt het daardoor nu als een master-slave regeling, waarbij zone 1 enkel verwarmt wordt als er warmtevraag in zone 2 is. De naregeling op zone 1 bepaalt uiteindelijk welke ruimtes in zone 1 daadwerkelijk verwarmt worden. Dit leidt vooralsnog tot stabiele en lange runs. Ook met huidige buitentemperaturen kan de warmtepomp z'n minimum vermogen prima kwijt in hetgeen nu open staat (gehele beneden verdieping + badkamer).
@Zjemm : het pendelgedrag na een stabiele start heb ik ook gehad. Hoewel dit bij mij pas aan het einde van de run was en de warmtepomp dan vaak binnen een uur afsloeg omdat de kamertemperatuur setpoint + 1 had bereikt. Dit was op te lossen door de minimum aanvoertemperatuur van de ruimteregeling te verhogen. Deze had ik eerst op 23-35 graden staan, maar 23 graden was te laag. Dat gebeurde dus richting het einde van de run als de kamertemperatuur tegen het setpoint+1 aan zat. In HA kon ik zien dat het pendelen begon zodra de Ta onder de 25 graden kwam. Ik heb hem nu op 25-35 graden staan en dat werkt bij mij nu goed.
Ik zie dit zelf overigens puur als een tussenoplossing om het voor nu enigszins fatsoenlijk te laten werken. We zijn nog volop in discussie met de aannemer, omdat ik die hele 2 zone kit er tussenuit wil hebben. De aannemer is hiertoe nog niet echt bereid en verwijst naar de technische omschrijving die we hebben gehad (en daar staat het inderdaad in zoals het is aangelegd...). Helaas was ik toen we begonnen met de bouw totaal onbekend met warmtepompen en de aandachtspunten en heb ik daar dus (te) weinig aandacht aan besteed... Een wijze les
Die servos die ik had waren van Honeywell en nu van watts, hetzelfde als jij dus.
Ik verwacht niet dat de aannemer het zal aanpassen naar een 1 zone installatie
Maar heb de vraag wel gesteld
Als zij het niet aan willen passen dan een ander vast wel
Waar blij mee?nessio schreef op donderdag 13 november 2025 @ 23:05:
@SebastiaanPs Ben je er blij mee?
Bij Gugl wordt die buffer 24/7 op temperatuur gehouden (volgens mij)
Wat betreft @Gugl klinkt dat wel vreemd ja, wat hij beschrijft: hele nacht gependel in de verwarmingsmodus zonder dat er warmtevraag is. Deze post dus.
Ik kan me nog steeds echt niet voorstellen dat Mitsubishi een regeling heeft ontworpen waarbij alleen het buffervat/een mixing tank continu op temperatuur worden gehouden, ook als er geen zone wordt verwarmd. De soortelijke warmte van water is 4186 J/(kgK), dus je hebt 418.600 J nodig om bijv 100 liter water 1 graad op te warmen. Dat is 0,12 kWh thermisch. Extreem korte runs dus. Ik kan het me echt niet voorstellen dat het zo is ontworpen, daar moet iets anders spelen.
WP: Mitsubishi Electric SUZ-SWM80VA2 + ERSD-VM2D. PV 3330 Wp. Huis 1931, gasloos sinds jan '24.
/f/image/1YcZk52mRfi0apboRsR4UuM5.png?f=fotoalbum_large)
De twee grotere pieken zijn een sww run (even de aanvoertemp er naast gezet).
De kleinere geen idee.
/f/image/Juzm6VbJyu6LNBqCeQBfEtDW.png?f=fotoalbum_large)
Bij een nacht waarin de verwarming op verboden staat heb ik een flatline qua stroomverbruik en is na afkoeling de temperatuur ook stabiel
[ Voor 40% gewijzigd door Gugl op 14-11-2025 07:27 ]
Die heel kleine piekjes van 50-100 W zou misschien carterverwarming kunnen zijn? Dat heeft mijn buitenunit niet, misschien kunnen anderen bevestigen of zij dat ook zien.Gugl schreef op vrijdag 14 november 2025 @ 07:09:
Blijkbaar vorige week ook twee dagen per ongeluk aan gestaan zonder warmtevraag. Dan zie je dit aan stroomverbruik.
[Afbeelding]
De rechter piek is een sww run
De korte pieken van ~ 1000 W weet ik niet. Modus is dan verwarming?
De grotere piek van > 2000 W niet alleen rechts maar ook linksmidden zal SWW zijn.
WP: Mitsubishi Electric SUZ-SWM80VA2 + ERSD-VM2D. PV 3330 Wp. Huis 1931, gasloos sinds jan '24.
[ Voor 66% gewijzigd door xoror op 14-11-2025 07:40 ]
Eenvoudig + Goedkoop Mitsubishi Warmtepomp uitlezen/besturen met een ESP32
Wat doet de compressor?Gugl schreef op vrijdag 14 november 2025 @ 07:09:
Blijkbaar vorige week ook twee dagen per ongeluk aan gestaan zonder warmtevraag. Dan zie je dit aan stroomverbruik.
[Afbeelding]
De twee grotere pieken zijn een sww run (even de aanvoertemp er naast gezet).
De kleinere geen idee.
[Afbeelding]
Bij een nacht waarin de verwarming op verboden staat heb ik een flatline qua stroomverbruik en is na afkoeling de temperatuur ook stabiel
KISS | Huis: A++++ | Zon: SolarEdge 10k Homehub, 13kWp, 19,4kWh accu’s, One Pro EV Charger | MV: DucoBox Focus | Warmtepomp: ME Ecodan SW75YAA met EHST20D | Tuin: natuurinclusief | Auto: Audi Q4 etron
:strip_exif()/f/image/CRcHwhIk2DdbNTD6pccC2qiL.png?f=user_large)
Deze gaat getrapt naar beneden na een SWW flow. Wat verklaart het gedrag? En wat is de impact?
Ik heb een cilinderunit, zonder buffervat of extra pompen. Ik vermoed dat de aanvoersensor dicht bij de interne 3weg klep zit. Die gaat dicht na de SWW run en door de meetfrequentie de getrapheid veroorzaakt. Klopt dat?
ID4.1M Honey Yellow. WP: PUZ-SWM60VAA+ERST30F-VM2EE (cylinder unit)
In de winter werkt het hier ook zo, en in de zomer koppel ik ze weer los. zo kan ik condenserend koelen (Fancoils) combineren met niet condenserend koelen (vloerverwarming). Buffervat staat permanent uit en zou dus eigenlijk wegkunnen…
WP : Mitsu PUHZ-SHW80YAA - VV+ Innova Airleafs - Homey
Niet volgens de standaard schema's, dan is de gevraagde Ta van Z1 of Z2 leidend, waarbij de Ta van Z1 altijd >= Z2 moet zijn. Zou ook niet weten waarom je hiervan af zou willen wijken?xoror schreef op donderdag 13 november 2025 @ 16:44:
@SebastiaanPs Volgens deze tekening wel. @Blackraven Is er nog een scenario dat we water pakken van de andere zone om te mengen ? Of is dat altijd de retour van de gemengde zone ?
Als je geen vraag van Z1 hebt, werkt de mengtank als een balansfles voor de aanvoer van Z2, dan zal de mixer ook volledig open staan, omdat de warmtepomp al de juiste aanvoertemperatuur aanlevert voor Z2.
WP: ME PUHZ-SW75YAA+EHST20D-VM2C2+ESP | EVSE: SmartEVSE v2 | PV: 11kWp Growatt
Dan gebeurt er misschien wel helemaal niks…Gugl schreef op vrijdag 14 november 2025 @ 07:47:
@Miezie heb alleen melcloud en nog niet gevonden waar ik die uitlees, zal ik me het weekend in verdiepen
KISS | Huis: A++++ | Zon: SolarEdge 10k Homehub, 13kWp, 19,4kWh accu’s, One Pro EV Charger | MV: DucoBox Focus | Warmtepomp: ME Ecodan SW75YAA met EHST20D | Tuin: natuurinclusief | Auto: Audi Q4 etron
Punt is dat nieuwbouw woningen vaak iets van een naregeling meekrijgen om zo aan het bouwbesluit te voldoen. Dan moet je eigenlijk ook een buffer er in plaatsen, anders pendelt de WP zich helemaal kapot.Zjemm schreef op donderdag 13 november 2025 @ 23:28:
[...]
Klinkt idd als hetzelfde
Die servos die ik had waren van Honeywell en nu van watts, hetzelfde als jij dus.
Ik verwacht niet dat de aannemer het zal aanpassen naar een 1 zone installatie
Maar heb de vraag wel gesteld
Als zij het niet aan willen passen dan een ander vast wel
Jammergenoeg blijkt dat het aansluiten nog niet zo eenvoudig is...
Je Watts (Vision?) naregeling is gelukkig redelijk flexibel en kun je inderdaad wel als master/slave configureren. Behoud je toch het comfort van naregeling, maar niet de inefficiëntie ervan.
@Erwin186
Voor wat betreft het niet meelopen van de badkamer: als dit een aparte zone is in de naregeling, dan kun je die aanwijzen om bij verwarming altijd mee te lopen.
WP: ME PUHZ-SW75YAA+EHST20D-VM2C2+ESP | EVSE: SmartEVSE v2 | PV: 11kWp Growatt
Het is de flow temperatuur, er wordt niet meer verwarmd… volkomen logisch toch?ReseT schreef op vrijdag 14 november 2025 @ 08:00:
Een simpele vraag over het gedrag van de waterflow (aanvoer).
[Afbeelding]
Deze gaat getrapt naar beneden na een SWW flow. Wat verklaart het gedrag? En wat is de impact?
Ik heb een cilinderunit, zonder buffervat of extra pompen. Ik vermoed dat de aanvoersensor dicht bij de interne 3weg klep zit. Die gaat dicht na de SWW run en door de meetfrequentie de getrapheid veroorzaakt. Klopt dat?
KISS | Huis: A++++ | Zon: SolarEdge 10k Homehub, 13kWp, 19,4kWh accu’s, One Pro EV Charger | MV: DucoBox Focus | Warmtepomp: ME Ecodan SW75YAA met EHST20D | Tuin: natuurinclusief | Auto: Audi Q4 etron
Jij hebt dit ook: ben je er dus blij mee?SebastiaanPs schreef op donderdag 13 november 2025 @ 20:52:
[...]
Vanwege disbalans tussen vvw beneden (= veel afgifte en erg traag) versus radiatoren/convectoren boven (= weinig afgifte en veel sneller).
Ik heb dat hier ook
2-1 kap, 200m2, SUZ-SWM60VA+ Open Source ME+wtw
Beng woningen koelen nauwelijks af, ook al door de wtw.
Toch veel efficienter en goedkoop.
En koelen kun je beter met airco’s boven.
[ Voor 15% gewijzigd door nessio op 14-11-2025 08:37 ]
2-1 kap, 200m2, SUZ-SWM60VA+ Open Source ME+wtw
Het zijn ook allemaal aan elkaar geknutselde systemen : stukje mitsubishi, honeywell, watt, netatmo, etc.
In ford zet je toch ook geen onderdelen van bmw, mercedes, etc.
Dat werkte bij ons toch ook niet en ik weet nog steeds niet of wij de juiste warmtewisselaar hebben.
2-1 kap, 200m2, SUZ-SWM60VA+ Open Source ME+wtw
Nou nee niet echt blij mee, die radiatoren. Mijn situatie is wel heel anders dan nieuwbouw. Ik heb een tussenwoning uit 1931 in de stad, matige dakisolatie Rc ~1.5, geen muurisolatie, beneden deels vloerisolatie net Rc 4.5, glas HR++ bijna overal. Afgifte is beneden deels vvw (41 m2), verder radiatoren zonder fans (nu nog niet nodig).
Boven wordt het niet echt warm en op dit moment is dat prima omdat we er alleen slapen, maar als mijn kinderen wat ouder worden dan gaan we misschien eens beter isoleren en afgifte upgraden (convectoren geboost met fans aangestuurd door Heatmeister of anders muurverwarming) of misschien verhuizen we nog eens. Helaas geen vvw boven want vrij nieuwe parketvloeren.
Als ik ooit een huis grondig ga renoveren dan zou ik zeker voor overal vvw gaan: dat werkt mooi traag, stabiel, lage Ta en geeft een kans om te koelen met de warmtepomp. Plus de thermische buffercapaciteit, wat de mogelijkheid geeft om hoge stroomprijzen en netcongestie te vermijden etc.
WP: Mitsubishi Electric SUZ-SWM80VA2 + ERSD-VM2D. PV 3330 Wp. Huis 1931, gasloos sinds jan '24.
Werkt echt prima. Lange rustige runs en geen gedoe meer. Op de radiatoren heb ik van die radiatorknoppen zitten die via een app gestuurd worden en hun eigen temperatuur regeling. Is het niet warm genoeg in een kamer, gaat die open staan en lift deze mee op de run van de centrale ruimte. Is het er warm genoeg, gaat ie dicht en warmt het niet (veel) verder op.
Kan het bovenstaande mensen met een huis uit 2023 echt aanraden. Alle naregeling eraf en maak van je huis 1 zone. Ik mag hopen dat deze woningen balansventilatie hebben, dus dan kun je toch het beste je woning als 1 zone beschouwen. Alle ruimtes staan met elkaar in contact.
In de zomer lekker koelen met die radiatoren met fans en alle puberdochters zijn altijd happy met warme slaapkamers in de winter en lekker koel in de zomer. Happyness. Vader blij met lage energiekosten en goeie CoP.
Look behind you! A three headed monkey!
Ik heb gelukkig maar 1 zone met boven naregeling maar deze staan voor alle kamers op 1 na op 22/21/20,5 (draaien vrijwel altijd mee). Onze slaapkamer staat dicht en balkondeur staat ook vrijwel altijd open anders te warm( ligt zelfs pal noord).
Ik stook nu 9 uur per dag 21,5 van 8-17.
In de ochtend is het 21 na 2 uur stoken 21,5 en de draadloze me thermostaat houd het nu strak op die 21,5.
Woning is opgeleverd met energielabel A++(meer richting A+ dan +++) in 2022. Zelf heb ik er 30 zonnepanelen opgelegd.
2-1 kap, 200m2, SUZ-SWM60VA+ Open Source ME+wtw
Kijk dat klinkt bemoedigend, ook voor mijn huis in de toekomst.MrScratch schreef op vrijdag 14 november 2025 @ 09:41:
Ik heb in een huis uit 2004 een warmtepomp laten installeren. Beneden VVW en boven allemaal radiatoren. Radiatoren boven heb ik allemaal de meest oversizede Jaga LTV convectoren gemaakt en daar ventilatoren opgezet. Eerst had ik een parallel buffervat met pomp, maar uiteindelijk omgezet naar buffer in de retour en alles op 1 thermostaat laten draaien. Hele huis is nu 1 zone.
Werkt echt prima. Lange rustige runs en geen gedoe meer. Op de radiatoren heb ik van die radiatorknoppen zitten die via een app gestuurd worden en hun eigen temperatuur regeling. Is het niet warm genoeg in een kamer, gaat die open staan en lift deze mee op de run van de centrale ruimte. Is het er warm genoeg, gaat ie dicht en warmt het niet (veel) verder op.
Kan het bovenstaande mensen met een huis uit 2023 echt aanraden. Alle naregeling eraf en maak van je huis 1 zone. Ik mag hopen dat deze woningen balansventilatie hebben, dus dan kun je toch het beste je woning als 1 zone beschouwen. Alle ruimtes staan met elkaar in contact.
In de zomer lekker koelen met die radiatoren met fans en alle puberdochters zijn altijd happy met warme slaapkamers in de winter en lekker koel in de zomer. Happyness. Vader blij met lage energiekosten en goeie CoP.
Paar vragen:
- je zegt Jaga convectoren maar noemt ook een paar keer radiatoren. Maar het zijn convectoren wat je hebt of niet? Met radiatoren kan je slecht koelen volgens mij
- staat jouw vvw altijd open en hangt in die ruimte je thermostaat? De convectoren doen alleen mee als er warmtevraag is in die ruimtes?
Blijft het op die manier nog wel eens koel boven, in de winter?
- dat koelen werkt dus wel goed in jouw setup?
WP: Mitsubishi Electric SUZ-SWM80VA2 + ERSD-VM2D. PV 3330 Wp. Huis 1931, gasloos sinds jan '24.
@SebastiaanPs , @GuglSebastiaanPs schreef op vrijdag 14 november 2025 @ 07:16:
[...]
Die heel kleine piekjes van 50-100 W zou misschien carterverwarming kunnen zijn? Dat heeft mijn buitenunit niet, misschien kunnen anderen bevestigen of zij dat ook zien.
De korte pieken van ~ 1000 W weet ik niet. Modus is dan verwarming?
De grotere piek van > 2000 W niet alleen rechts maar ook linksmidden zal SWW zijn.
Mijn unit draait met een stand-by verbruik van 28W.
Echter tot wel 20-25 keer per dag neemt het verbruik kortstondig, denk aan 1-3 minuten, tot 70-80W. Vaak gedurende een hele morgen, nooit de hele dag.
Ik heb dat op dit forum eerder gemeld en besproken. De consensus was toen dat dit opwarmen was van de koelvloeistof en bijgemengde olie, carterverwarming dus.
Sinds enkele weken verwarmt mijn WP weer, enkele runs van 1-2 uur per dag, op de ruimteregeling. In de HW kWh meter verbruiksplaatjes zie je de 70-80W piekjes uiteraard nu niet meer terug, dat patroon valt vooral op als er geen warmtevraag is en geen SWW run.
Ik hoop dat dit bij @Gugl ook het geval is.
Mitsubishi Electric PUZ-WM 112YAA; ERPT20X-VM2E; PV 3900 Wp ZW, 3900 Wp NW
Dat klinkt als een interessante optie zonder allerlei grote ingrepen te moeten doen. Hoe heb je dit dan aangesloten in de binnenunit? Zone 1 is bij mij nu aangesloten op TBO.1 3-4 en zone 2 op TBO.1 5-6. Moet dit dan beide op 1 aansluiting? Verander je dan ook nog iets aan de dipswitch instelling van SW2-6 (mixing tank) en SW2-7 (2-zone control)?TSE schreef op vrijdag 14 november 2025 @ 08:13:
@Zjemm @Erwin186 als je de pompen van je 2 zone systeem elektrisch met elkaar verbind en je draait je Buffervat dicht (als ze daar tenminste een kraantje hebben gezet)… werk je ook als een 1 zone systeem. Je hebt dan enkel nog het extra verbruik van je pompen.
In de winter werkt het hier ook zo, en in de zomer koppel ik ze weer los. zo kan ik condenserend koelen (Fancoils) combineren met niet condenserend koelen (vloerverwarming). Buffervat staat permanent uit en zou dus eigenlijk wegkunnen…
:strip_exif()/f/image/TSvtUhXofpe6UWMOAfV5AUBE.jpg?f=fotoalbum_large)
We hebben geen volledig Watts Vision systeem. Alleen de servo motoren zijn van Watts. De ruimteregelaars zijn Gira RTR 230's. De badkamer loopt nu wel gewoon mee trouwens, die was compleet verkeerd aangesloten waardoor de servo motor van die groep altijd dicht bleef. Dat is nu opgelost.Blackraven schreef op vrijdag 14 november 2025 @ 08:27:
[...]
Punt is dat nieuwbouw woningen vaak iets van een naregeling meekrijgen om zo aan het bouwbesluit te voldoen. Dan moet je eigenlijk ook een buffer er in plaatsen, anders pendelt de WP zich helemaal kapot.
Jammergenoeg blijkt dat het aansluiten nog niet zo eenvoudig is...
Je Watts (Vision?) naregeling is gelukkig redelijk flexibel en kun je inderdaad wel als master/slave configureren. Behoud je toch het comfort van naregeling, maar niet de inefficiëntie ervan.
@Erwin186
Voor wat betreft het niet meelopen van de badkamer: als dit een aparte zone is in de naregeling, dan kun je die aanwijzen om bij verwarming altijd mee te lopen.
Daar gaat het per saldo ook op uitdraaien denk ik. We doen nu nog een laatste poging, omdat in de TO ook staat dat het standaard met convectoren opgeleverd wordt en wij hebben dat aangepast naar vloerverwarming. We gooien het nu op het feit dat de aannemer het standaard systeem niet heeft aangepast aan ons huis met volledig vloerverwarming. Ik geef het weinig kans, maar wie niet waagt... En anders wordt het zoeken naar een andere installateur die het wel wil aanpassen. Zijn er nog tips voor installateurs waar goede ervaringen mee zijn i.c.m. Mitsubishi?nessio schreef op vrijdag 14 november 2025 @ 08:48:
En die aannemer doet niets: staat in technische omschrijving. Alleen als de boel niet werkt kun je verhaal halen.
Het zijn ook allemaal aan elkaar geknutselde systemen : stukje mitsubishi, honeywell, watt, netatmo, etc.
In ford zet je toch ook geen onderdelen van bmw, mercedes, etc.
Dat werkte bij ons toch ook niet en ik weet nog steeds niet of wij de juiste warmtewisselaar hebben.
2-1 kap, 200m2, SUZ-SWM60VA+ Open Source ME+wtw
je aannemer heeft een installateur gehad die de zaak heeft geinstalleerd. Je zou kunnen vragen of zij dat dan alsnog kunnen doen buiten de aannemer om. maar dan heb je wel dezelfde installateur.
ik heb diezelfde vraag gesteld
Ik ging bij mijn redenatie over 1 zone en geen mixen e.d. eigenlijk uit van de toepassing van LTV radiatoren zoals jaga. Die zijn qua rendement nl beter dan vvw en doen gewoon hun werk…SebastiaanPs schreef op vrijdag 14 november 2025 @ 11:00:
[...]
Kijk dat klinkt bemoedigend, ook voor mijn huis in de toekomst.
Paar vragen:
- je zegt Jaga convectoren maar noemt ook een paar keer radiatoren. Maar het zijn convectoren wat je hebt of niet? Met radiatoren kan je slecht koelen volgens mij
- staat jouw vvw altijd open en hangt in die ruimte je thermostaat? De convectoren doen alleen mee als er warmtevraag is in die ruimtes?
Blijft het op die manier nog wel eens koel boven, in de winter?
- dat koelen werkt dus wel goed in jouw setup?
De Jaga’s kunnen koelen als je de juiste hebt, niet stevig maar ze doen het. Zelfde principe als met vvw maar dan aan de muur.
Verder is het qua aansturing niet anders dan een vvw setup met naregeling…
En hiermee kun je dus wel op lage temperatuur de keet warm houden en blijft alleen de systeeminhoud een vraag.
KISS | Huis: A++++ | Zon: SolarEdge 10k Homehub, 13kWp, 19,4kWh accu’s, One Pro EV Charger | MV: DucoBox Focus | Warmtepomp: ME Ecodan SW75YAA met EHST20D | Tuin: natuurinclusief | Auto: Audi Q4 etron
Je staat sterker dan je denkt met je verhaal. Als je aannemer de optie vvw aanbiedt mag je er als consument vanuit gaan dat de regeling ook correct wordt opgeleverd.Erwin186 schreef op vrijdag 14 november 2025 @ 11:19:
[...]
Dat klinkt als een interessante optie zonder allerlei grote ingrepen te moeten doen. Hoe heb je dit dan aangesloten in de binnenunit? Zone 1 is bij mij nu aangesloten op TBO.1 3-4 en zone 2 op TBO.1 5-6. Moet dit dan beide op 1 aansluiting? Verander je dan ook nog iets aan de dipswitch instelling van SW2-6 (mixing tank) en SW2-7 (2-zone control)?
[Afbeelding]
[...]
We hebben geen volledig Watts Vision systeem. Alleen de servo motoren zijn van Watts. De ruimteregelaars zijn Gira RTR 230's. De badkamer loopt nu wel gewoon mee trouwens, die was compleet verkeerd aangesloten waardoor de servo motor van die groep altijd dicht bleef. Dat is nu opgelost.
[...]
Daar gaat het per saldo ook op uitdraaien denk ik. We doen nu nog een laatste poging, omdat in de TO ook staat dat het standaard met convectoren opgeleverd wordt en wij hebben dat aangepast naar vloerverwarming. We gooien het nu op het feit dat de aannemer het standaard systeem niet heeft aangepast aan ons huis met volledig vloerverwarming. Ik geef het weinig kans, maar wie niet waagt... En anders wordt het zoeken naar een andere installateur die het wel wil aanpassen. Zijn er nog tips voor installateurs waar goede ervaringen mee zijn i.c.m. Mitsubishi?
Crux zit em dan wel in hoe de regeling was: master/master? Master/slave? Met naregeling? Dat kun je dan 1 op 1 omzetten naar iets met vvw.
En de kans is dan aanwezig dat het ook nog gewoon klopt conform TO.
Oja: wie eist bewijst, dus als je een non-conformiteit eist… zorg dan dat de feiten helder zijn. Niet de gewenste uitkomst… die heb je daarna paraat.
KISS | Huis: A++++ | Zon: SolarEdge 10k Homehub, 13kWp, 19,4kWh accu’s, One Pro EV Charger | MV: DucoBox Focus | Warmtepomp: ME Ecodan SW75YAA met EHST20D | Tuin: natuurinclusief | Auto: Audi Q4 etron
[...]
Dat klinkt als een interessante optie zonder allerlei grote ingrepen te moeten doen. Hoe heb je dit dan aangesloten in de binnenunit? Zone 1 is bij mij nu aangesloten op TBO.1 3-4 en zone 2 op TBO.1 5-6. Moet dit dan beide op 1 aansluiting? Verander je dan ook nog iets aan de dipswitch instelling van SW2-6 (mixing tank) en SW2-7 (2-zone control)?
[Afbeelding]
Ik heb enkel de kranen aan het buffervat dichtgedraaid en de pompen met elkaar verbonden. niets met dipswitches ofzo gedaan. Eigenlijk is het relatief simpel wat er gebeurd... Je thermostaat zet wp aan -> wp zet pomp van de betreffende zone aan ; maar als je pompen met elkaar verbonden zijn gaan ze dus beiden aan. Bij mij staat in de winter alles op zone 2 (vloerverwarming) ; thermostaat van zone 1 schakelt in die periode gewoon niet.
Ik wil niet alles op 1 zone omdat ik in de zomer (condenserend) wil koelen, moest dat niet het geval zijn zou ik uiteraard wel alles op 1 zone willen hebben en de installatie laten ombouwen...
[ Voor 8% gewijzigd door TSE op 14-11-2025 12:45 ]
WP : Mitsu PUHZ-SHW80YAA - VV+ Innova Airleafs - Homey
Ik heb er niet per se mee te doen, het is waarschijnlijk gewoon conform wat er gekocht is… dat het niet conform de verwachtingen met voortschrijdend inzicht is… is wat anders. Qua garantie gaat er ook niks gebeuren, er is een temperatuurgarantie bij bouw, geen rendementgarantie.nessio schreef op vrijdag 14 november 2025 @ 10:51:
Ik heb te doen met Zjemm en Gugl.
Vergeet die garantie, het blijft modderen.
Aangezien de garantie op de installatie een jaar of 2 is zou ik het gewoon om laten klussen en voor lief nemen.
En… zolang er geen bewijzen van compressorfrequenties zien, weten we niet of het pendelen is of dat het een pomp is.
FWIW: ik heb in onze bouw een conflict gehad en die financieel beklonken. Er was master/master verkocht en we zagen master/slave. Plus een aantal andere punten… vervolgens de boel zelf afgesteld en opgelost. Slaap je beter van en levert onder de streep veel meer op (10k+).
KISS | Huis: A++++ | Zon: SolarEdge 10k Homehub, 13kWp, 19,4kWh accu’s, One Pro EV Charger | MV: DucoBox Focus | Warmtepomp: ME Ecodan SW75YAA met EHST20D | Tuin: natuurinclusief | Auto: Audi Q4 etron
ik heb het ook niet met mezelf te doenMiezie schreef op vrijdag 14 november 2025 @ 12:43:
[...]
Ik heb er niet per se mee te doen, het is waarschijnlijk gewoon conform wat er gekocht is… dat het niet conform de verwachtingen met voortschrijdend inzicht is… is wat anders. Qua garantie gaat er ook niks gebeuren, er is een temperatuurgarantie bij bouw, geen rendementgarantie.
Aangezien de garantie op de installatie een jaar of 2 is zou ik het gewoon om laten klussen en voor lief nemen.
En… zolang er geen bewijzen van compressorfrequenties zien, weten we niet of het pendelen is of dat het een pomp is.
FWIW: ik heb in onze bouw een conflict gehad en die financieel beklonken. Er was master/master verkocht en we zagen master/slave. Plus een aantal andere punten… vervolgens de boel zelf afgesteld en opgelost. Slaap je beter van en levert onder de streep veel meer op (10k+).
gewoon aanpassen en beter laten maken
Ik bedoel inderdaad Convectoren. Ik heb dus via marktplaats gezocht naar T21 varianten, dus dat zijn de zogenaamde twin-convectoren (dubbele hoogte) en dan maximale breedte. Mooie is dat je staande varianten prima kunt ombouwen naar hangend aan de muur. Veel mensen nemen vloerverwarming en zetten die jaga's vervolgens te koop zonder dat ze een idee hebben dat die dingen echt duur zijn en kun je vaak voor prima prijsje krijgen. Vervolgens dynamisch debietregel thermostaat kranen (Heimeier Eclipse) erop gezet en daar passen nog de Tado knoppen standaard op zonder verloop ook. En ik ben redelijk handig in loodgietertje spelen geworden ook.SebastiaanPs schreef op vrijdag 14 november 2025 @ 11:00:
[...]
Kijk dat klinkt bemoedigend, ook voor mijn huis in de toekomst.
Paar vragen:
- je zegt Jaga convectoren maar noemt ook een paar keer radiatoren. Maar het zijn convectoren wat je hebt of niet? Met radiatoren kan je slecht koelen volgens mij
- staat jouw vvw altijd open en hangt in die ruimte je thermostaat? De convectoren doen alleen mee als er warmtevraag is in die ruimtes?
Blijft het op die manier nog wel eens koel boven, in de winter?
- dat koelen werkt dus wel goed in jouw setup?
Daarop heb ik dan de officiele DBH-fans van Jaga gezet. Die zijn echt giga-duur, maar wel echt top. Die dingen kun je instellen dat ze automatisch gaan draaien als er verwarmd of gekoeld wordt. Voor verwarmen is stand1 prima (bijna geen geluid) maar voor koelen goed om op stand 2 of 3 te zetten (meer geluid, maar te doen).
VVW staat altijd open inderdaad en is in de ruimte waar ook de thermostaat hangt. Convectoren doen alleen mee als er daar ook warmtevraag is. Werkt echt prima. Heel soms dan koelt het boven wel iets af als er geen warmtevraag is in woonkamer, maar gaat vrij goed. Alleen als legionellag programma runt midden in de winter, dan is periode dat er niet verwarmt wordt wel lang en wordt het wat fris. Daar moet ik iets op verzinnen.
Koelen is geen airco-type koelen natuurlijk, maar best heel redelijk. Dan heb ik wel echt alle capaciteit nodig van VVW en convectoren samen anders is het minimum vermogen te hoog voor de afgifte. Mijn dochters roepen in ieder geval tegen iedereen die het wil horen dat het bij papa thuis altijd zo heerlijk koel is, in tegenstelling tot bij hun moeder.
[ Voor 4% gewijzigd door MrScratch op 14-11-2025 15:06 ]
Look behind you! A three headed monkey!
Nog weinig over te vinden maar zal binnenkort wel snel gaan bij alle fabrikanten. Na 2027 mogen er geen split units onder de 12Kw en met een gwp hoger dan 150 geplaatst worden. Concreet betekend dat alleen nog natuurlijke koudemiddelen want alle synthetische hebben een gwp die hoger is dan 150.
Dat komt door de idioten die de EPBDIII totaal verkeerd hebben geïnterpreteerd en opgenomen in het bouwbesluit.Erwin186 schreef op donderdag 13 november 2025 @ 22:13:
Ik vermoed dat @Zjemm en ik dezelfde aannemer hebben gehad, want onze situatie lijkt bijna een kopie. De vloerverwarmingstekeningen zien er ook bijna hetzelfde uit... Om het verhaal nog mooier te maken, wij hebben overal vloerverwarming en toch hetzelfde (veel te ingewikkelde) systeem.
Even wat gegevens over onze woning:
- Vrijstaand
- Opgeleverd februari '25
- Buitenunit: PUHZ-SW75YAA
- Binnenunit: ERST30D-VM2ED
- 2-zone kit met mixing tank (PAC-TZ-02-E)
- Vloerverwarming in de gehele woning, verdeeld over zone 1 (boven, 68,5m2, 6 groepen) en zone 2 (beneden, 117m2, 11 groepen)
Beneden fungeert de MRC als thermostaat voor zone 2 en boven hebben wij ook thermostaten per ruimte (4 slaapkamers + badkamer). Dit zijn dezelfde soort draaiwieltjes als @Zjemm en op de verdeler zitten servo motoren van Watts. Zone 2 is één grote zone zonder naregeling. Het is een master-master regeling, dus iedere kamer boven kan individueel de warmtepomp aansturen. Zone 2 staat op ruimteregeling en zone 1 op WAR.
Ik liep in eerste instantie ook tegen dezelfde problemen aan. Warmtepomp die zeer onregelmatig liep, enorm pendelt etc etc. Zone 1 stond eigenlijk continu te draaien, ook als alle thermostaten boven geen warmtevraag hadden. De vloerverwarming bleek boven ook niet goed aangesloten. De badkamer werd niet verwarmt en de ruimteregelaars bleken de verkeerde servo motor aan te sturen. Dit is inmiddels allemaal opgelost. Ook hier is een relais tussen de thermostaten boven en de in1 ingang geplaatst. Hierdoor slaat de warmtepomp alleen nog aan als er boven daadwerkelijk warmtevraag is.
Het probleem is nog steeds dat iedere kamer boven de warmtepomp aan kan sturen en dat leidt logischerwijs tot onregelmatig gedrag. In de praktijk verwarmen we meestal alleen de badkamer, maar dat is dan weer veel te weinig oppervlakte waar ie z'n minimum vermogen nooit in kwijt kan.
Ik heb dit voor nu als volgt weten op te lossen via de monitoring van @xoror en een aantal automatiseringen in HA:
1) Via server control staat 'zone 1 prohibit heating' standaard aan.
2) Als de verwarming voor zone 2 (via ruimteregeling op MRC) aan gaat wordt zone 1 vrijgegeven door 'prohibit heating' uit te schakelen. Zone 1 wordt dan ook verwarmt in de ruimtes met warmtevraag (vaak alleen badkamer).
3) Zodra de de ruimteregeling beneden de verwarming voor zone 2 weer uitschakelt, wordt 'prohibit heating' op zone 1 weer ingeschakeld, waardoor zone 1 ook stopt.
In de praktijk werkt het daardoor nu als een master-slave regeling, waarbij zone 1 enkel verwarmt wordt als er warmtevraag in zone 2 is. De naregeling op zone 1 bepaalt uiteindelijk welke ruimtes in zone 1 daadwerkelijk verwarmt worden. Dit leidt vooralsnog tot stabiele en lange runs. Ook met huidige buitentemperaturen kan de warmtepomp z'n minimum vermogen prima kwijt in hetgeen nu open staat (gehele beneden verdieping + badkamer).
@Zjemm : het pendelgedrag na een stabiele start heb ik ook gehad. Hoewel dit bij mij pas aan het einde van de run was en de warmtepomp dan vaak binnen een uur afsloeg omdat de kamertemperatuur setpoint + 1 had bereikt. Dit was op te lossen door de minimum aanvoertemperatuur van de ruimteregeling te verhogen. Deze had ik eerst op 23-35 graden staan, maar 23 graden was te laag. Dat gebeurde dus richting het einde van de run als de kamertemperatuur tegen het setpoint+1 aan zat. In HA kon ik zien dat het pendelen begon zodra de Ta onder de 25 graden kwam. Ik heb hem nu op 25-35 graden staan en dat werkt bij mij nu goed.
Ik zie dit zelf overigens puur als een tussenoplossing om het voor nu enigszins fatsoenlijk te laten werken. We zijn nog volop in discussie met de aannemer, omdat ik die hele 2 zone kit er tussenuit wil hebben. De aannemer is hiertoe nog niet echt bereid en verwijst naar de technische omschrijving die we hebben gehad (en daar staat het inderdaad in zoals het is aangelegd...). Helaas was ik toen we begonnen met de bouw totaal onbekend met warmtepompen en de aandachtspunten en heb ik daar dus (te) weinig aandacht aan besteed... Een wijze les
https://www.rvo.nl/files/...n-en-kleine-utiliteit.pdf
En dit is door de markt, aannemers, adviseurs en installateurs helemaal verkeerd opgepakt, opgejut door schreeuwers.
Het doel van EPBDIII is namelijk de meest energie-efficiënte installatie te bouwen en dat doel schiet totaal voorbij met mastermaster regelingen en bijhorende buffervat omdat er de belachelijke situatie is dat 1 enkele kleine ruimte de gehele installatie in gang kan zetten.
De bouwer/installateur volgt hier helaas slechts de “algemeen geaccepteerde richtlijn”
Er zitten ook teveel lobby clubs in de commissie zoals verkopers van regelaars, vloerbalken, buffervaten ed die de boel hebben opgejut.
Je ziet nu hetzelfde gebeuren bij de nieuwe GACS verplichting voor gebouwen vanaf 290kw 2027 en >70kW in 2030z
De regeling in de TO is wel precies hetzelfde als hetgeen is opgeleverd, alleen dan toegepast op volledig vloerverwarming. In dat opzicht hebben we dus geen poot om op te staan, ze hebben geleverd conform afspraak.Miezie schreef op vrijdag 14 november 2025 @ 12:32:
[...]
Je staat sterker dan je denkt met je verhaal. Als je aannemer de optie vvw aanbiedt mag je er als consument vanuit gaan dat de regeling ook correct wordt opgeleverd.
Crux zit em dan wel in hoe de regeling was: master/master? Master/slave? Met naregeling? Dat kun je dan 1 op 1 omzetten naar iets met vvw.
En de kans is dan aanwezig dat het ook nog gewoon klopt conform TO.
Oja: wie eist bewijst, dus als je een non-conformiteit eist… zorg dan dat de feiten helder zijn. Niet de gewenste uitkomst… die heb je daarna paraat.
We proberen vooral de aannemer te bewegen richting een oplossing die voor ons goed werkt. Dat hoeft niet perse op kosten van de aannemer te zijn. Zoals je in je andere bericht ook al aangeeft, er is opgeleverd wat afgesproken is. Dat het nu niet naar wens is, is onze eigen schuld (hoewel je van de aannemer wellicht wel iets meer uitleg had mogen verwachten over het gekozen systeem en en eventuele alternatieven). We waren onbekend met warmtepompen en hebben ons er op dat moment ook onvoldoende in verdiept. Ik heb dus ook niet met mezelf te doen
Het mooiste zou zijn als de aannemer / installateur het voor ons wil oplossen. Dan blijft alles bij dezelfde partij en krijg je geen gezeur met garantie. Dat geef ik vooralsnog ook weinig kans, want de aannemer stelt zich niet heel meewerkend op. Dus als dat niks wordt, wordt het afwegen of we het in de garantietermijn (duurt nog een dik jaar) al gaan laten aanpassen door iemand anders of dat we de garantietermijn afwachten. Voor nu werkt het via de automatiseringen in HA wel naar behoren. Het kan efficiënter en simpeler, maar het draait in elk geval wel stabiel zonder pendelen.
Jij bent geen wp/wtw, etc deskundige en in principe moet de verkoper dat wel zijn.
Levert hij iets wat niet goed werkt dan is verkoper wel degelijk aansprakelijk en moet hij het oplossen.
Wij hebben op deze basis een rechtszaak lopen tegen de aannemer.
Ik denk dat jullie ook weinig of geen keus hadden( net als wij). Dat is in onze rechtszaak ook een punt. Het is door onze strot gedouwd.
[ Voor 4% gewijzigd door nessio op 15-11-2025 18:03 ]
2-1 kap, 200m2, SUZ-SWM60VA+ Open Source ME+wtw
Eerste defrost vanochtend met opstarten, 6c. Gelukkig nadien niets meer en rustig pruttelen op 950wh.
Zal volgende wel erger worden met 0-3c 😭
Kan ik wel eindelijk zien of het zinvol was om de WP te verplaatsen van het platte dak af.
WP: ME SUZ-SWM80VA + ERST20D-VM2D || PV: 12.000Wp || Batterij: SigenStor 12kW + 24kWh || A++++ 151m2 570m3 op water || WTW: Itho Daalderop HRU 350 ECO || Auto: Leapmotor B10 Design Pro Max 67,1 kWh
(Sorry, even de eenhedenpolitie spelen).Bschnitz schreef op zondag 16 november 2025 @ 09:36:
Eerste defrost vanochtend met opstarten, 6c. Gelukkig nadien niets meer en rustig pruttelen op 950wh.
Het elektrisch vermogen van een WP druk je uit in Watt of kiloWatt. Wh is een eenheid voor energie.
Je bedoelt vast dat de WP rustig pruttelt op een vermogen van 950 Watt.
WP: ME PUHZ-SW75YAA + ERSD-VM2D + EV-WP-TWS-1W 300; AC: ME MXZ-2F42VF + 2x MSZ-LN25VGV; PV: 14.08 kWp O/W + SMA STP 8.0; Vent: Zehnder Q600 ERV + Ubbink AirExcellent.
Je hebt helemaal gelijk, het is nog vroeg haha, te veel bezig geweest met de batterij, moet effe omschakelen nog.Andrehj schreef op zondag 16 november 2025 @ 09:58:
[...]
(Sorry, even de eenhedenpolitie spelen).
Het elektrisch vermogen van een WP druk je uit in Watt of kiloWatt. Wh is een eenheid voor energie.
Je bedoelt vast dat de WP rustig pruttelt op een vermogen van 950 Watt.
In de tussentijd 850 Watt.
WP: ME SUZ-SWM80VA + ERST20D-VM2D || PV: 12.000Wp || Batterij: SigenStor 12kW + 24kWh || A++++ 151m2 570m3 op water || WTW: Itho Daalderop HRU 350 ECO || Auto: Leapmotor B10 Design Pro Max 67,1 kWh
Ik ben wel benieuwd wat jouw systeem opbouw precies is en welke klachten je ervaart.nessio schreef op zaterdag 15 november 2025 @ 18:02:
Geleverd volgens TO zegt niet alles.
Jij bent geen wp/wtw, etc deskundige en in principe moet de verkoper dat wel zijn.
Levert hij iets wat niet goed werkt dan is verkoper wel degelijk aansprakelijk en moet hij het oplossen.
Wij hebben op deze basis een rechtszaak lopen tegen de aannemer.
Ik denk dat jullie ook weinig of geen keus hadden( net als wij). Dat is in onze rechtszaak ook een punt. Het is door onze strot gedouwd.
Kijkende naar die andere user die klaagt over een master-master systeem, tja als zelfs woningborg daar nadrukkelijk naar adviseert (regeling per vertrek met bypass of parallelbuffer), dan wordt het voor een niet zo heel technische bouwer ook verdomd lastig.
https://www.woningborg.nl...e-verwarmen-en-koelen.pdf
Vannacht verwarming op verboden gehad, dan gebeurt er niks. Vanochtend weer toegestaan, maar geen warmte vraag vanuit de thermostaat, dus de pomp na de buffer draait niet.
Hij verwarmt inderdaad steeds het kleine circuit met de buffer, maar start daar niet telkens de compressor voor. De andere keren gebruikt ie er wel stroom voor, maar geen idee hoe het dan opwarmt. Backup heater lijkt ook niet aan.
/f/image/wNWQiSCsIG7zySYeOXBIiNOZ.png?f=fotoalbum_large)
Helaas is dit nu uitgebreid naar een hele lijst van klachten (wp, wtw, legionella, wtw buizen, onderhoud, dakunit, etc).
Als je als aannemer een amateuristische failliete club inhuurt krijg je zelf alle shit over je heen.
Ik zal alle “fouten” later in dat forum opsommen.
2-1 kap, 200m2, SUZ-SWM60VA+ Open Source ME+wtw
Oh ja dat verhaal. Laat maar hoor haha.nessio schreef op zondag 16 november 2025 @ 14:42:
@Technician- uh, zie “problemen met warmtepompsystemen van factory zero”
Helaas is dit nu uitgebreid naar een hele lijst van klachten (wp, wtw, legionella, wtw buizen, onderhoud, dakunit, etc).
Als je als aannemer een amateuristische failliete club inhuurt krijg je zelf alle shit over je heen.
Ik zal alle “fouten” later in dat forum opsommen.
Met die club heb ik jaren geleden al aanvaringen gehad, waarvan mijn toenmalige werkgever eerst not-amused was en later blij dat we er niet mee in zee waren gegaan.
Dan heb je dus geen pendelen… zijn we daar ook over uitGugl schreef op zondag 16 november 2025 @ 14:19:
Met een proef abo melpump kan ik wel de compressor uitlezen.
Vannacht verwarming op verboden gehad, dan gebeurt er niks. Vanochtend weer toegestaan, maar geen warmte vraag vanuit de thermostaat, dus de pomp na de buffer draait niet.
Hij verwarmt inderdaad steeds het kleine circuit met de buffer, maar start daar niet telkens de compressor voor. De andere keren gebruikt ie er wel stroom voor, maar geen idee hoe het dan opwarmt. Backup heater lijkt ook niet aan.
[Afbeelding]
[Afbeelding]
KISS | Huis: A++++ | Zon: SolarEdge 10k Homehub, 13kWp, 19,4kWh accu’s, One Pro EV Charger | MV: DucoBox Focus | Warmtepomp: ME Ecodan SW75YAA met EHST20D | Tuin: natuurinclusief | Auto: Audi Q4 etron
Voor de mensen met liquid pipe 1 temp monitoring, waar staat hij bij jullie nu op ? Bij mij nu rond 0 tot -1c
Eenvoudig + Goedkoop Mitsubishi Warmtepomp uitlezen/besturen met een ESP32
Buitenunit draait hier op minimumvermogen. Tbuiten 9 gr, outside unit liquid pipe 1 temp 4 a 5 graden.xoror schreef op zondag 16 november 2025 @ 15:28:
Vandaag na een legionella ook een 'reguliere' defrost gehad. Het is hier 6-7c, en vochtig, dus het kan, maar wel een beetje vroeg.
Voor de mensen met liquid pipe 1 temp monitoring, waar staat hij bij jullie nu op ? Bij mij nu rond 0 tot -1c
Ook belangrijk om het vermogen en de Tbuiten te vermelden. De delta tussen Tbuiten en de liquid pipe 1 temp wordt groter bij meer vermogen (logisch).
WP: Mitsubishi Electric SUZ-SWM80VA2 + ERSD-VM2D. PV 3330 Wp. Huis 1931, gasloos sinds jan '24.
/f/image/pAaBYnFiFSMHD4s6G3s7Pstp.png?f=fotoalbum_large)
Ws door de restwarmte van de run raakt de is de delta T op dat moment nog maar 1c. Mijn output is ook nog maar 0.7 kW. Ik gok dat daar iets niet helemaal lekker gaat. De compressor stond ook uit.
Mijn pipe1 temp is nu wel weer hersteld naar iets van 3-4c.
Eenvoudig + Goedkoop Mitsubishi Warmtepomp uitlezen/besturen met een ESP32
Hier is het buiten 7° en Liquid is 3°. Tijdens sww run was die bij mij tussen de 3° en 0°, uurtje later is die cv gaan verwarmen toen was die zelfs even -3° tijdens het opstarten. Draai hier wel op minimaal vermogen dus dat scheelt zeker. Zou er niet zoveel achter zoeken na een sww run.
[ Voor 67% gewijzigd door nessio op 16-11-2025 21:02 ]
2-1 kap, 200m2, SUZ-SWM60VA+ Open Source ME+wtw
[ Voor 21% gewijzigd door nessio op 16-11-2025 21:44 ]
2-1 kap, 200m2, SUZ-SWM60VA+ Open Source ME+wtw
Edit: voor de zekerheid
- systeem uitgeschakeld op binnenunit op de controller, dus niet volledig spanningsloos maar gewoon ‘systeem uitschakelen’ gekozen.
- Dipswitch 8 op on gezet, kabel voor draadloze unit zat nog aangesloten maar deze voor de zekerheid er even uitgetrokken
- thermostaat mee naar boven genomen, water + pijl omhoog + pijl omlaag tot ik in het menu kon kiezen voor pairen (volgens mij menu 4?)
- adres 1 gekozen, draadloze unit binnenunit knop ingedrukt voor 3 sec, oranje lamp knipperde even bij loslaten.
- thermostaat laten zoeken op adres 1
Daarna nog een keer de draadloze unit (van binnenunit) helemaal gereset door knop 5 sec ingedrukt te houden maar lijkt ook geen verschil te maken
[ Voor 82% gewijzigd door DarkPino op 16-11-2025 22:14 ]
Dipswitches alleen in en uitschakelen als hij spanningsloos is. De instellingen worden ook alleen overgenomen als de spanning er weer terug op komt.DarkPino schreef op zondag 16 november 2025 @ 21:54:
Yes, voor de zekerheid: op het scherm gewoon ‘systeem uitschakelen’ toch?
Edit: voor de zekerheid
- systeem uitgeschakeld op binnenunit op de controller, dus niet volledig spanningsloos maar gewoon ‘systeem uitschakelen’ gekozen.
- Dipswitch 8 op on gezet, kabel voor draadloze unit zat nog aangesloten maar deze voor de zekerheid er even uitgetrokken
- thermostaat mee naar boven genomen, water + pijl omhoog + pijl omlaag tot ik in het menu kon kiezen voor pairen (volgens mij menu 4?)
- adres 1 gekozen, draadloze unit binnenunit knop ingedrukt voor 3 sec, oranje lamp knipperde even bij loslaten.
- thermostaat laten zoeken op adres 1
Daarna nog een keer de draadloze unit (van binnenunit) helemaal gereset door knop 5 sec ingedrukt te houden maar lijkt ook geen verschil te maken
Maar als nieuwe WP gebruiker wil ik toch weten hoe het gedrag is om het systeem beter te leren kennen.
1) Hieronder is te zien dat de BUH een goede uur (Tussen 2 en 3) heeft gedraaid voor SWW zonder warmtevraag. Waar voorheen dit alleen gebruikt werd voor Legionella Preventie.
- Waarom is dit, en kan ik dit verbruik verminderen?
- Wat gebeurd hier?
ID4.1M Honey Yellow. WP: PUZ-SWM60VAA+ERST30F-VM2EE (cylinder unit)
Wat was de WP aan het doen ? Ik zie geen warmte vraag, dus gok SWW? Na Ta=35 lijkt de BUH het over te nemen, dat is niet de bedoeling, dat doet ie als de compressor het vermogen neit kan leveren, maar dit moet een makkie zijn.
kijk even deze setting na Blackraven in "Mitsubishi Electric Ecodan Lucht/Water Warmtepompen"
Eenvoudig + Goedkoop Mitsubishi Warmtepomp uitlezen/besturen met een ESP32
[ Voor 186% gewijzigd door Blackraven op 17-11-2025 13:41 ]
WP: ME PUHZ-SW75YAA+EHST20D-VM2C2+ESP | EVSE: SmartEVSE v2 | PV: 11kWp Growatt
Dit staat nu op 30min. Hoe is de werking van deze functie? check temperatuur trend na 30min, of na 30min gaat BUH sowieso aan als de target niet wordt gehaald.Blackraven schreef op maandag 17 november 2025 @ 13:38:
@ReseT Wellicht te korte vertraging er op gezet voordat de BUH aan gaat?
Als ik puur kijk naar de tijdslijn, zou dit ~1:15min a ~1:30min moeten zijn voordat BUH zou moeten starten, zonder te weten hoe de functie werkt. (Vind het echt jammer dat de handleiding niet een functiebeschrijving levert).
ID4.1M Honey Yellow. WP: PUZ-SWM60VAA+ERST30F-VM2EE (cylinder unit)
we hebben in juli een kleinere warmtepomp gekregen, en ik merk dat deze wat sneller aanvriest dan de vorige joekel van 14kW.
Vannacht 4 defrosts gemeten. Buiten temperatuur was zo'n 0 tot 1 graden.
WP: ZCR-80YA-300 / RST30C-VM2ED + PUHZ-SHW80YAA PV: 4350 WP
KISS | Huis: A++++ | Zon: SolarEdge 10k Homehub, 13kWp, 19,4kWh accu’s, One Pro EV Charger | MV: DucoBox Focus | Warmtepomp: ME Ecodan SW75YAA met EHST20D | Tuin: natuurinclusief | Auto: Audi Q4 etron
2-1 kap, 200m2, SUZ-SWM60VA+ Open Source ME+wtw
Geen idee voor 's nachts, dan staat ie uit...Breud schreef op maandag 17 november 2025 @ 15:05:
zijn hier ook al mensen met defrosts in de nachten?
we hebben in juli een kleinere warmtepomp gekregen, en ik merk dat deze wat sneller aanvriest dan de vorige joekel van 14kW.
Vannacht 4 defrosts gemeten. Buiten temperatuur was zo'n 0 tot 1 graden.
Maar nu overdag al 11.
WP: ME PUHZ-SW75YAA+EHST20D-VM2C2+ESP | EVSE: SmartEVSE v2 | PV: 11kWp Growatt
@BreudBreud schreef op maandag 17 november 2025 @ 15:05:
zijn hier ook al mensen met defrosts in de nachten?
we hebben in juli een kleinere warmtepomp gekregen, en ik merk dat deze wat sneller aanvriest dan de vorige joekel van 14kW.
Vannacht 4 defrosts gemeten. Buiten temperatuur was zo'n 0 tot 1 graden.
Hier, Twente, rond middernacht 0-2 graden, vanaf 4 uur weer iets warmer. Luchtvochtigheid 85-90%
Tussen 0 en 2 uur twee defrosts, daarna geen meer.
Viel me eerlijk gezegd mee, gegeven de ervaring van vorige winter.
Maar volkomen normaal @Breud .
Mitsubishi Electric PUZ-WM 112YAA; ERPT20X-VM2E; PV 3900 Wp ZW, 3900 Wp NW
Eenvoudig + Goedkoop Mitsubishi Warmtepomp uitlezen/besturen met een ESP32
Hier net buiten Utrecht dan weer wel 2. Maar oh wordt genieten voor jou al die defrosts de komende dagenxoror schreef op maandag 17 november 2025 @ 16:42:
In utrecht ook nog geen defrost afgelopen nacht door laten draaien. Maar verwacht ze komende dagen wel. Kan ik de defrost handling eindelijk testen
WP: ME PUHZ-SW100YAA + EHSC-VM2D + HTWBOI-300 || AC: MHI SRK/C 50 ZS-W + MHI SRK/C 35 ZS-W || PV: 10.4 kWp ZO/ZW + Enphase IQ8+ || MV: Itho Daalderop CVE-S Optima Inside CO2
hij komt eraan zo te zien, liquid pipe1 temp -4, en ik zie redelijk wat ijsmichaelvo schreef op maandag 17 november 2025 @ 16:58:
[...]
Hier net buiten Utrecht dan weer wel 2. Maar oh wordt genieten voor jou al die defrosts de komende dagen
edit: hier dus nu ook
[17:05:26.232][D][short_cycle:527]: Defrost detected, updating timestamp.
[ Voor 16% gewijzigd door xoror op 17-11-2025 17:06 ]
Eenvoudig + Goedkoop Mitsubishi Warmtepomp uitlezen/besturen met een ESP32
Dit klopt. En is niet gewenst. Vandaag LP run gedaan. Dezelfde observatie, zelfs met Ta=31.xoror schreef op maandag 17 november 2025 @ 11:25:
@ReseT Nee een BUH wil je over het algemeen niet in een normale run hebben (heel misschien tijdens defrost intervallen van 30m oid)
Wat was de WP aan het doen ? Ik zie geen warmte vraag, dus gok SWW? Na Ta=35 lijkt de BUH het over te nemen, dat is niet de bedoeling, dat doet ie als de compressor het vermogen neit kan leveren, maar dit moet een makkie zijn.
kijk even deze setting na Blackraven in "Mitsubishi Electric Ecodan Lucht/Water Warmtepompen"
Het lijkt erop dat het systeem denk dat er niet genoeg vermogen is om via WP water kan opwarmen en dus de BUH inschakelt.
Omdat het een nieuw systeem is, de basis dingen;
-Is mijn systeem goed met R32 gevuld?
-DIP - switch settings?
-Systeem onder bemeten?
-Door lange verwarmings runs van 12 a 16 uren. Vermogen beperking door defrosts?
Bivilent temperatuur. Voorheen pakte de BUH vanaf Ta=52. Zal toch geen setting zijn geweest? Waar staat dat in de FCT7 settings?
ID4.1M Honey Yellow. WP: PUZ-SWM60VAA+ERST30F-VM2EE (cylinder unit)
Eenvoudig + Goedkoop Mitsubishi Warmtepomp uitlezen/besturen met een ESP32
Oei hoe koud was het daar? Hier tussen 8:00 en 16:00 vandaag geen enkele defrost gelukkig. Die zie ik pas vanaf 3 en heel soms 4 graden buitentemperatuur.Blackraven schreef op maandag 17 november 2025 @ 15:26:
[...]
Geen idee voor 's nachts, dan staat ie uit...
Maar nu overdag al 11.
Spanningsloos maken was de trick! Dankjewel!Gewoonaaron043 schreef op maandag 17 november 2025 @ 06:22:
[...]
Dipswitches alleen in en uitschakelen als hij spanningsloos is. De instellingen worden ook alleen overgenomen als de spanning er weer terug op komt.
Ik zie bij Tbuiten 4 tot 9 graden helemaal geen defrosts, dus ik denk niet dat er een tekort aan koudemiddel is.ReseT schreef op maandag 17 november 2025 @ 18:40:
[...]
Dit klopt. En is niet gewenst. Vandaag LP run gedaan. Dezelfde observatie, zelfs met Ta=31.
Het lijkt erop dat het systeem denk dat er niet genoeg vermogen is om via WP water kan opwarmen en dus de BUH inschakelt.
Omdat het een nieuw systeem is, de basis dingen;
-Is mijn systeem goed met R32 gevuld?
-DIP - switch settings?
-Systeem onder bemeten?
-Door lange verwarmings runs van 12 a 16 uren. Vermogen beperking door defrosts?
Bivilent temperatuur. Voorheen pakte de BUH vanaf Ta=52. Zal toch geen setting zijn geweest? Waar staat dat in de FCT7 settings?
[Afbeelding]
Hoe staat deze setting bij jou? De booster lijkt al heel snel ‘te hulp’ te komen maar wat daarvoor de criteria zijn? Dat kon ik niet direct vinden in de service manual. Hoe staat het bij jou ingesteld?
![]() | ![]() |
WP: Mitsubishi Electric SUZ-SWM80VA2 + ERSD-VM2D. PV 3330 Wp. Huis 1931, gasloos sinds jan '24.
Deze stond op 15min. Deze nu naar 30min gezet.SebastiaanPs schreef op maandag 17 november 2025 @ 19:42:
[...]
Ik zie bij Tbuiten 4 tot 9 graden helemaal geen defrosts, dus ik denk niet dat er een tekort aan koudemiddel is.
Hoe staat deze setting bij jou? De booster lijkt al heel snel ‘te hulp’ te komen maar wat daarvoor de criteria zijn? Dat kon ik niet direct vinden in de service manual. Hoe staat het bij jou ingesteld?
[Afbeelding] [Afbeelding]
:no_upscale():strip_icc():strip_exif()/f/image/rmdg7QSyLnG4MxaREqfArFKC.jpg?f=user_large)
Daarnaast zie ik ook economy mode: ON en 10min delay. Handleiding staat niets in over de werking van deze functie.
:no_upscale():strip_icc():strip_exif()/f/image/qhJSvku4528cffNjHRJfTjxO.jpg?f=user_large)
ID4.1M Honey Yellow. WP: PUZ-SWM60VAA+ERST30F-VM2EE (cylinder unit)
Ben benieuwd of die BUH nu nog gaat bijspringen, nu de warmtepomp iets meer de tijd krijgt. Ik weet niet 100% zeker of je de BUH voor SWW (in het installateursmenu) ongestraft uit kunt zetten, of daar geen nadelen of risico’s aan kleven. Kan me niet direct bedenken wat. Volgens mij heeft @Andrehj al jarenlang de BUH uitgeschakeld voor verwarmen en SWW?ReseT schreef op maandag 17 november 2025 @ 20:05:
[...]
Deze stond op 15min. Deze nu naar 30min gezet.
[Afbeelding]
Daarnaast zie ik ook economy mode: ON en 10min delay. Handleiding staat niets in over de werking van deze functie.
[Afbeelding]
[Afbeelding]
Die laatste setting die je noemt is voor de circulatiepomp. Zie screenshots.
![]() | ![]() |
WP: Mitsubishi Electric SUZ-SWM80VA2 + ERSD-VM2D. PV 3330 Wp. Huis 1931, gasloos sinds jan '24.
Yep, dat gaat al een jaar of 5 prima. Veel harder uitzetten dan bij mij gaat trouwens ook niet:SebastiaanPs schreef op maandag 17 november 2025 @ 20:14:
Ben benieuwd of die BUH nu nog gaat bijspringen, nu de warmtepomp iets meer de tijd krijgt. Ik weet niet 100% zeker of je de BUH voor SWW (in het installateursmenu) ongestraft uit kunt zetten, of daar geen nadelen of risico’s aan kleven. Kan me niet direct bedenken wat. Volgens mij heeft @Andrehj al jarenlang de BUH uitgeschakeld voor verwarmen en SWW?
- In de instellingen staat ie uit voor SWW en DHW.
- Het relais (wat anders altijd bromt) heb ik losgetrokken van de FTC. Scheelt ook weer 1 Watt onnodig verbruik.
- En in de meterkast staat die groep uit.
- En het zou zomaar kunnen dat ik ook nog met een dipswitch aangegeven heb dat er helemaal geen BUH in zit, maar dat weet ik niet meer zeker.
WP: ME PUHZ-SW75YAA + ERSD-VM2D + EV-WP-TWS-1W 300; AC: ME MXZ-2F42VF + 2x MSZ-LN25VGV; PV: 14.08 kWp O/W + SMA STP 8.0; Vent: Zehnder Q600 ERV + Ubbink AirExcellent.
In mijn cilinder unit heb ik alleen een booster heater en geen immersion heater / dompel element.Andrehj schreef op maandag 17 november 2025 @ 20:18:
[...]
Yep, dat gaat al een jaar of 5 prima. Veel harder uitzetten dan bij mij gaat trouwens ook niet:(Voor de legionellacyclus gebruik ik overigens een dompelelement onderin het vat. Dat werkt sneller en directer dan de BUH).
- In de instellingen staat ie uit voor SWW en DHW.
- Het relais (wat anders altijd bromt) heb ik losgetrokken van de FTC. Scheelt ook weer 1 Watt onnodig verbruik.
- En in de meterkast staat die groep uit.
- En het zou zomaar kunnen dat ik ook nog met een dipswitch aangegeven heb dat er helemaal geen BUH in zit, maar dat weet ik niet meer zeker.
Vind ik echt jammer dat ik minder controle en /of inzicht heb in de werking of condities van activatie.
Heb naast de DHW delay maar 30min ook de DHW max Operation Time naar 120min gezet. Met de aanname dat het systeem de temp Delta over een langere tijdsperiode kan verhogen en hopelijk de noodzaak van een BUH verlaagt.
ID4.1M Honey Yellow. WP: PUZ-SWM60VAA+ERST30F-VM2EE (cylinder unit)
Hou je wel even in de gaten dat wanneer je de groep(en!) van de WP in de meterkast niet uitzet, dat je dan behalve de niet werkende instelling ook het risico loopt om jezelf te elektrocuteren? De contacten in de binnenunit zijn namelijk niet aanraakveilig en bovendien is het laagspanningsdeel niet galvanisch gescheiden van het net.DarkPino schreef op zondag 16 november 2025 @ 21:54:
Yes, voor de zekerheid: op het scherm gewoon ‘systeem uitschakelen’ toch?
Edit: voor de zekerheid
- systeem uitgeschakeld op binnenunit op de controller, dus niet volledig spanningsloos maar gewoon ‘systeem uitschakelen’ gekozen.
- Dipswitch 8 op on gezet, kabel voor draadloze unit zat nog aangesloten maar deze voor de zekerheid er even uitgetrokken
- thermostaat mee naar boven genomen, water + pijl omhoog + pijl omlaag tot ik in het menu kon kiezen voor pairen (volgens mij menu 4?)
- adres 1 gekozen, draadloze unit binnenunit knop ingedrukt voor 3 sec, oranje lamp knipperde even bij loslaten.
- thermostaat laten zoeken op adres 1
Daarna nog een keer de draadloze unit (van binnenunit) helemaal gereset door knop 5 sec ingedrukt te houden maar lijkt ook geen verschil te maken
WP: ME PUHZ-SW75YAA + ERSD-VM2D + EV-WP-TWS-1W 300; AC: ME MXZ-2F42VF + 2x MSZ-LN25VGV; PV: 14.08 kWp O/W + SMA STP 8.0; Vent: Zehnder Q600 ERV + Ubbink AirExcellent.
Als je die vinkjes weg haalt gaat alles op compressor als het goed is…ReseT schreef op maandag 17 november 2025 @ 20:05:
[...]
Deze stond op 15min. Deze nu naar 30min gezet.
[Afbeelding]
Daarnaast zie ik ook economy mode: ON en 10min delay. Handleiding staat niets in over de werking van deze functie.
[Afbeelding]
[Afbeelding]
KISS | Huis: A++++ | Zon: SolarEdge 10k Homehub, 13kWp, 19,4kWh accu’s, One Pro EV Charger | MV: DucoBox Focus | Warmtepomp: ME Ecodan SW75YAA met EHST20D | Tuin: natuurinclusief | Auto: Audi Q4 etron
De eigen automaat van de groep is er nog nooit uitgesprongen !!
Zijn er kWh meters die dit wel aankunnen ??
Volgens mij kom je dan met clamps te zitten
Hier piekt ie tot 3kW zonder problemen tijdens SWW.
:strip_exif()/f/image/PhsGiofDCdkcA7CxP3rMxBMh.jpg?f=fotoalbum_large)
Zie je hetzelfde gebeuren in je grafiek?
SUZ-SWM80VA & ERSD-VM2D, 200L SWW, 5330Wp O 45°, 2870Wp W 45°, 820Wp Z 10°, Zendure 2400AC 8,64kWh thuisbatterij, Fresh-r on the wall compac WTW
Die Shelly heeft ook een ingebouwde overstroombeveiliging. Dat wil je helemaal niet voor je WP, want daarvoor zit er (als het goed is) al een echte automaat of alamat in je meterkast.Michaf schreef op dinsdag 18 november 2025 @ 07:13:
Sinds paar dagen een Shelly Pro1PM aan warmtepomp hangen nu springt hij elke dag uit (stroomsterkte komt bij de bijveiliging van 16A +10% ) De WP piekt te lang boven wat de Shelly aan kan.
De eigen automaat van de groep is er nog nooit uitgesprongen !!
Zijn er kWh meters die dit wel aankunnen ??
Voor de meting kun je beter een fatsoenlijke kWh-meter installeren, zoals bijvoorbeeld deze van Homewizard die 100A kan meten (niet dat ik dat door die kleine aansluitingen zou willen laten, maar 20 A is geen probleem):
https://www.homewizard.com/nl/shop/wi-fi-kwh-meter-1-fase/
Nog degelijker zijn de B21 automaten van ABB, maar die zijn wel wat duurder: https://webshop.cedel.nl/...Fase-kWh-meter-met-Modbus
[ Voor 7% gewijzigd door Andrehj op 18-11-2025 08:23 ]
WP: ME PUHZ-SW75YAA + ERSD-VM2D + EV-WP-TWS-1W 300; AC: ME MXZ-2F42VF + 2x MSZ-LN25VGV; PV: 14.08 kWp O/W + SMA STP 8.0; Vent: Zehnder Q600 ERV + Ubbink AirExcellent.
DaWizza schreef op dinsdag 18 november 2025 @ 07:47:
@Michaf
Hier piekt ie tot 3kW zonder problemen tijdens SWW.
[Afbeelding]
Zie je hetzelfde gebeuren in je grafiek?
:strip_exif()/f/image/3W3EQEifMWNnknMvBoEoxUgM.jpg?f=fotoalbum_large)
Hij piekt naar 4060W op moment dat hij afslaat
[ Voor 3% gewijzigd door Michaf op 18-11-2025 09:39 ]
Thx ga dan maar voor de HomeWizard, want die Shelly overstroom beveiliging is niet ideaal.Andrehj schreef op dinsdag 18 november 2025 @ 08:22:
[...]
Die Shelly heeft ook een ingebouwde overstroombeveiliging. Dat wil je helemaal niet voor je WP, want daarvoor zit er (als het goed is) al een echte automaat of alamat in je meterkast.
Voor de meting kun je beter een fatsoenlijke kWh-meter installeren, zoals bijvoorbeeld deze van Homewizard die 100A kan meten (niet dat ik dat door die kleine aansluitingen zou willen laten, maar 20 A is geen probleem):
https://www.homewizard.com/nl/shop/wi-fi-kwh-meter-1-fase/
Nog degelijker zijn de B21 automaten van ABB, maar die zijn wel wat duurder: https://webshop.cedel.nl/...Fase-kWh-meter-met-Modbus
Nu viel mij gisteren op dat WAR in mijn situatie ontzettend instabiel is. De buitenunit is constant hoorbaar aan het op- en aftoeren met bijbehorende energiepieken van 1400W. Hij lijkt helemaal de weg kwijt te zijn, wat ook terug is te zien in de data. Ik heb zelf het vermoeden dat de stooklijn van de installateur te steil oploopt. Maar waarom zou de WP dan zo instabiel lopen terwijl ik bij deze stooklijn bij Tbuiten=5 een Ta=30 zou verwachten?
:no_upscale():strip_icc():strip_exif()/f/image/8LNmh6duRkDCVVphKe914u6P.jpg?f=user_large)
:no_upscale():strip_icc():strip_exif()/f/image/HexSbrbLIBMZsfH8rTXvnl4Y.jpg?f=user_large)
Stooklijn:
:no_upscale():strip_icc():strip_exif()/f/image/19z0k1JVfghJvPmUU3sirUS8.jpg?f=user_large)
Terwijl als ik met een vaste Ta=30 draai:
:no_upscale():strip_icc():strip_exif()/f/image/X59R8aBtDKTfUFlmDVDOADLk.jpg?f=user_large)
:no_upscale():strip_icc():strip_exif()/f/image/YzayXermW12FkeLzQ026kpDN.jpg?f=user_large)
:no_upscale():strip_icc():strip_exif()/f/image/qYOUaWTCTsMDs5ezASgzyiLk.jpg?f=user_large)
Met vaste Ta is het oorverdovend stil en pruttelt ie constant op zo'n 350W.
WP: Mitsubishi SUZ-SWM40 VA + EHST20D-VM2D | WTW: Zehnder E300
Moeilijk te zeggen met alleen deze data.Mick1990 schreef op dinsdag 18 november 2025 @ 10:00:
Na een aantal jaar op WAR te hebben gedraaid, wil ik nu gaan testen met een vaste Ta. SUZ-SWM40 VA met ca 45-50m2 vloerverwarming in een nieuwbouwappartement 2022. Mijn warmteverlies is zodanig laag, dat ik denk dat een vaste Ta zuiniger is. Alle groepen staan open, en naregeling is al vervangen door een Netatmo thermostaat op IN1.
Nu viel mij gisteren op dat WAR in mijn situatie ontzettend instabiel is. De buitenunit is constant hoorbaar aan het op- en aftoeren met bijbehorende energiepieken van 1400W. Hij lijkt helemaal de weg kwijt te zijn, wat ook terug is te zien in de data. Ik heb zelf het vermoeden dat de stooklijn van de installateur te steil oploopt. Maar waarom zou de WP dan zo instabiel lopen terwijl ik bij deze stooklijn bij Tbuiten=5 een Ta=30 zou verwachten?
[Afbeelding]
[Afbeelding]
Stooklijn:
[Afbeelding]
Terwijl als ik met een vaste Ta=30 draai:
[Afbeelding]
[Afbeelding]
[Afbeelding]
Met vaste Ta is het oorverdovend stil en pruttelt ie constant op zo'n 350W.
Je vraagt met de WAR curve meer vermogen en krijgt defrosts, zou dat het kunnen zijn?
Heb je geen andere monitoring zoals een plot van een kWh meter, MELCloud of de ESP van @xoror ?
WP: Mitsubishi Electric SUZ-SWM80VA2 + ERSD-VM2D. PV 3330 Wp. Huis 1931, gasloos sinds jan '24.
Hebben sinds mei de warmtepomp ingebruik dus nog veel vragen over de instellingen.
Ik heb een paar grafieken bijgevoegd wellicht kan iemand mij helpen deze beter te begrijpen.
/f/image/0zNKpbRgYyAwEk91znh75Mov.png?f=fotoalbum_large)
[ Voor 74% gewijzigd door Rob1710 op 18-11-2025 12:13 ]
Dit is echt te weinig info om met je mee te kunnen denken. Het enige wat ik zie is een warmtepomp die dan weer wel staat te stampen op 70 tot 100 Hz (=hoog vermogen) en dan weer urenlang stilstaat. Dat is zeker niet optimaal.Rob1710 schreef op dinsdag 18 november 2025 @ 12:10:
Sinds deze week om het uur gaat de ontdooi modus aan en is het stroomverbruik sterk toegenomen.
Hebben sinds mei de warmtepomp ingebruik dus nog veel vragen over de instellingen.
Ik heb een paar grafieken bijgevoegd wellicht kan iemand mij helpen deze beter te begrijpen.[Afbeelding]
[Afbeelding]
Lees even de topic start, gepinde posts en je handleiding door en stel daarna je overgebleven vragen met info over je huis (oppervlakte, isolatie), warmtepomp (type buitenunit, hoe deze geinstalleerd is met/zonder parallel buffer etc), afgifte (vvw, radiatoren? hoeveel opp vvw?), eventuele naregeling op afgiftesysteem, thermostaat en warmtepompinstellingen (WAR, vaste Ta, ruimteregeling? hoe staan deze precies ingesteld?).
WP: Mitsubishi Electric SUZ-SWM80VA2 + ERSD-VM2D. PV 3330 Wp. Huis 1931, gasloos sinds jan '24.
Huidige system: Mitsubishi Wireless Remote Controller PAR-WT50R-E welke onbedraad in de woonkamer hangt. Aan de Ecodan zit de ontvanger PAR-WR51R-E Remote Controller gekoppeld. Ik verwarm met vaste Ta en gebruik Melcloud voor o.a. verwarmingsschema.
Wat zijn de juiste stappen om de Netatmo aan te sluiten?
1. Eerst alles spannings vrij maken.
2. Daarna de huidige Mitsubishi ontvanger afkoppelen? Of kan deze blijven zitten?
3. Netatmo relais aansluiten, hoe en waar?
4. Moet ik nog switches omzetten?
5. Melcloud ontvanger afkoppelen? Of kan deze gewoon blijven hangen?
5. Vergeet ik ergens nog iets?
PUHZ-SHW80 YAA ERST30C-VM2ED
Wat opvalt is:Rob1710 schreef op dinsdag 18 november 2025 @ 12:10:
Sinds deze week om het uur gaat de ontdooi modus aan en is het stroomverbruik sterk toegenomen.
Hebben sinds mei de warmtepomp ingebruik dus nog veel vragen over de instellingen.
Ik heb een paar grafieken bijgevoegd wellicht kan iemand mij helpen deze beter te begrijpen.[Afbeelding]
[Afbeelding]
- Je grafiek van het energieverbruik heeft een resolutie van 1000 Watt.... Het is op die grafiek 0 Watt, 1000 Watt of 2000 Watt.... Waar komt die data vandaan en waarom is die resolutie zo idioot laag?
- Hoe bereken je de COP? Als je bovenstaande grafiek als basis gebruikt is die berekening dus ook waardeloos.
- Je WP is maar een klein deel van dag aan, en gaat dan vol gas. Het lijkt er dus op dat je gevraagde watertemperatuur veel te hoog staat.
- Er is voor de rest niks van te zeggen omdat je niks vertelt over je instellingen of je afgiftesysteem. Je zult dus meer info moeten geven.
Heb je daarna nog vragen dan kun je die hier posten.
[ Voor 3% gewijzigd door Andrehj op 18-11-2025 17:59 ]
WP: ME PUHZ-SW75YAA + ERSD-VM2D + EV-WP-TWS-1W 300; AC: ME MXZ-2F42VF + 2x MSZ-LN25VGV; PV: 14.08 kWp O/W + SMA STP 8.0; Vent: Zehnder Q600 ERV + Ubbink AirExcellent.
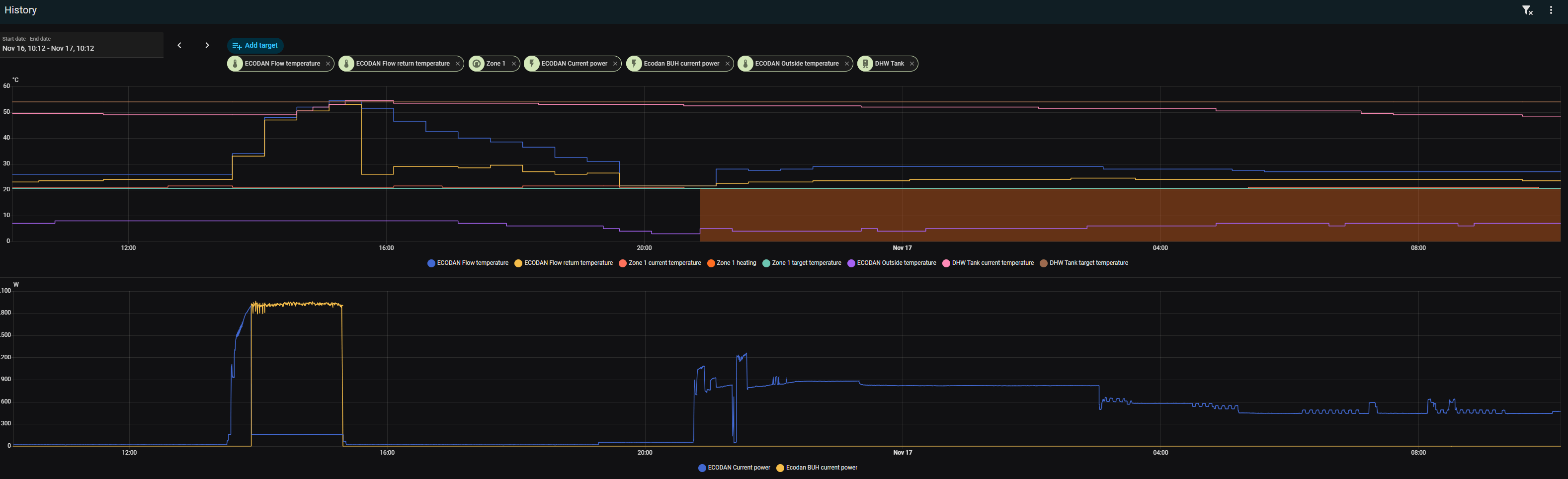
Inmiddels de ESP geplaatst en in HA gestopt. Was echt supermakkelijk, dank @AUijtdehaagDsbwouter schreef op donderdag 13 november 2025 @ 22:18:
@databeestje
Vind alleen je stroomverbruik wat aan de hoge kant. Heb dezelfde unit en iets meer vvw en radiatoren. Hij draait in iedergeval niet op minimaal vermogen bij jou. Kan natuurlijk iets kwa instellingen zijn, zou de esp even afwachten dan kun je alles een stuk beter zien.[Afbeelding]
Ondanks geen buffervat gaat alles hier eigenlijk prima, 1 zwetende koppeling en de controller moet nog naar beneden. Komen ze morgen voor terug. Staat nog ingesteld op zone regeling hier. Laagste stand is zo rond de 600 watt. Wel apart, de datasheet zegt minimum 3.1kW thermisch, maar zit er regelmatig onder, al valt of staat dit met de COP natuurlijk.
Kreeg helaas mijn eigen temperatuur sensor niet in de grafiek, op de een of andere manier is de ene temperatuur de andere niet.
Ja. De TS van dit topic.Red_Baron schreef op dinsdag 18 november 2025 @ 16:00:
Wat zijn de juiste stappen om de Netatmo aan te sluiten?
1. Eerst alles spannings vrij maken.
2. Daarna de huidige Mitsubishi ontvanger afkoppelen? Of kan deze blijven zitten?
3. Netatmo relais aansluiten, hoe en waar?
4. Moet ik nog switches omzetten?
5. Melcloud ontvanger afkoppelen? Of kan deze gewoon blijven hangen?
5. Vergeet ik ergens nog iets?
Daarin staat deze alinea: Mitsubishi Electric Ecodan Lucht/Water Warmtepompen
Lees dus even de installatiehandleiding van je binnenunit en/of je FTC, daar staat dit allemaal in beschreven. Als je daarna nog vragen hebt kun je je hier melden.
[ Voor 26% gewijzigd door Andrehj op 18-11-2025 18:23 ]
WP: ME PUHZ-SW75YAA + ERSD-VM2D + EV-WP-TWS-1W 300; AC: ME MXZ-2F42VF + 2x MSZ-LN25VGV; PV: 14.08 kWp O/W + SMA STP 8.0; Vent: Zehnder Q600 ERV + Ubbink AirExcellent.
Factory zero systeem? Post dan in Problemen met warmtepompsystemen van Factory Zero
:strip_exif()/f/image/3NeElRWc1WHwKGAZTeqHxDjC.jpg?f=fotoalbum_tile)
:strip_exif()/f/image/WBKMtD5HIGDbxaWSq6iRaqx0.jpg?f=fotoalbum_tile)
:strip_exif()/f/image/VhXSex9O9m1ValKrSvRlqv6d.jpg?f=fotoalbum_tile)
:strip_exif()/f/image/x7wzuEU1SlmYGEsboCnHs8Lr.jpg?f=fotoalbum_tile)