WP: ME PUHZ-SW100YAA + EHSC-VM2D + HTWBOI-300 || AC: MHI SRK/C 50 ZS-W + MHI SRK/C 35 ZS-W || PV: 10.4 kWp ZO/ZW + Enphase IQ8+ || MV: Itho Daalderop CVE-S Optima Inside CO2
kabel eruit (in1)
SW2-1 op OFF gezet en de WP weer aangezet
Dip Switch 1 (8-1) 00110110
Dip Switch 2 (8-1) 11101100
Dip Switch 3 (8-1) 01010000
Dip Switch 4 (8-1) 00000000
Dip Switch 5 (8-1) 00100110
Dip Switch 6 (8-1) 00000000
nu eerst weer wachten tot de SWW klaar is (gebeurd altijd nadat spanning eraf is geweest)
[ Voor 77% gewijzigd door Zjemm op 31-10-2025 11:51 ]
Is dat bij jullie ook zo ? Bij mij was huidige sww temp zeker 3 a 4 graden onder setpoint, dus hij had 'gewoon` moeten starten na power cycle. Het lijkt er alleen op dat je dat met svc kan voorkomen (als svc dus aanstond)
Eenvoudig + Goedkoop Mitsubishi Warmtepomp uitlezen/besturen met een ESP32
WP: ME PUZ-SWM80YAA + ERSF-VM2E (FTC7), 400L Boiler, Pana RTWireless thermostaat, Vermogenskabel op 75%, ESP32-Atom S3 lite
Eenvoudig + Goedkoop Mitsubishi Warmtepomp uitlezen/besturen met een ESP32
Kun je SVC ook op een Procon aan zetten en zo ja, via welk register? Weet iemand dat?xoror schreef op vrijdag 31 oktober 2025 @ 12:23:
Over dat SWW na stroom eraf, ik heb van de week flink lopen testen maar merkte dat als je server control (svc) aan heb, hij niet automatisch SWW start.
Is dat bij jullie ook zo ? Bij mij was huidige sww temp zeker 3 a 4 graden onder setpoint, dus hij had 'gewoon` moeten starten na power cycle. Het lijkt er alleen op dat je dat met svc kan voorkomen (als svc dus aanstond)
WP: ME PUHZ-SW75YAA + ERSD-VM2D + EV-WP-TWS-1W 300; AC: ME MXZ-2F42VF + 2x MSZ-LN25VGV; PV: 14.08 kWp O/W + SMA STP 8.0; Vent: Zehnder Q600 ERV + Ubbink AirExcellent.
xoror schreef op vrijdag 31 oktober 2025 @ 10:50:
[...]
Ja dat in het eerste jaar is het wel smerig. Alhoewel sommigen hier het 2x per jaar schoonmaken
Als de leiding niet te smal is dan moet je gewoon 21-23 l/m kunnen halen over die korte afstand
:strip_exif()/f/image/zBg0ObqmpUkIQFXlFYoFvB2U.jpg?f=fotoalbum_large)
En nu weer vrolijk op 23 l/min
Jeetje, heb je overwogen om voortaan water in de leiding te stoppen ipv olie?jappas schreef op vrijdag 31 oktober 2025 @ 13:04:
[...]
[Afbeelding]
En nu weer vrolijk op 23 l/min
Magneet haalt er ook het nodige uit, die maak ik nog wel een schoon, maar dat is meer het magnetiet. Hier zat zo te voelen ook organisch materiaal bij 🤔
https://github.com/gekkek...imental-prohibit-commandsAndrehj schreef op vrijdag 31 oktober 2025 @ 13:03:
[...]
Kun je SVC ook op een Procon aan zetten en zo ja, via welk register? Weet iemand dat?
Sterker nog: ik heb de commands via de procon gevonden, hij stuurt ze als je hem schrijft op het read only register (!). Maar hij zet de enable svc flag niet, daarom werkt het niet. Je moet ergens die flag zien te zetten dan zou het ook via de procon kunnen
Eenvoudig + Goedkoop Mitsubishi Warmtepomp uitlezen/besturen met een ESP32
ik heb hem verteld dat ik toevallig vandaag ook die in1 heb los getrokken, dus dat zou het dan bevestigen.
even de komende twee dagen kijken hoe het loopt
Honeywell?Zjemm schreef op vrijdag 31 oktober 2025 @ 16:52:
nou hele verhaal ook aan de aannemer uitgelegd, en die kwam met het verhaal dat ze de servo's boven (zone1) willen vervangen (honeywell is het nu) die zouden wat storing kunnen veroorzaken waardoor dit
Als ik jou was zou ik (zoals je al vaker is aangeraden volgens mij) de hele naregelbende eruit halen, en er gewoon 1 zone van maken, met een centrale thermostaat in de woonkamer. Dan ben je van dit hele gepruts af.
WP: ME PUHZ-SW75YAA + ERSD-VM2D + EV-WP-TWS-1W 300; AC: ME MXZ-2F42VF + 2x MSZ-LN25VGV; PV: 14.08 kWp O/W + SMA STP 8.0; Vent: Zehnder Q600 ERV + Ubbink AirExcellent.
maar goed we gaan idd zien of dit het probleem op lost. en ik hoor van de installateur binnenkort wel meer of wel off niet alles samen voegen.... maar daar zal vast wat bij komen kijken om van 2 zones naar 1 te gaan
Als je het wil testen moet je dus ook spanning afhalen van die motortjes (of de control unit die het aanstuurt)
Eenvoudig + Goedkoop Mitsubishi Warmtepomp uitlezen/besturen met een ESP32
Je moet de bediening van de verdeelkasten klikken. Honeywell stuurt je warmtepomp te pulserend aan kan elk uur aan of uit gaan. Daarnaast gaan de groepen open en dicht elke 5min waardoor je ta kan stijgen als een groep dicht gaat en je compressor dus afslaat.xoror schreef op vrijdag 31 oktober 2025 @ 21:17:
Zou kunnen dat die Honeywell krengen groepen open/dichtzet waardoor je minder afgifte heb. Hun thermostaten deden (doen?) gekke dingen die niet zo handig zijn voor warmtepompen. Wellicht hun motortjes ook. Dan zie je dus niets op de in1 maar zijn ze stiekem wel bezig.
Als je het wil testen moet je dus ook spanning afhalen van die motortjes (of de control unit die het aanstuurt)
Dan heb je meteen een zone.
Ergens meld zjemm dat Alklima dit heeft geinstalleerd. Snappen jullie dit?
Wandbedieningen? Waar horen die bij?
[ Voor 39% gewijzigd door nessio op 31-10-2025 22:29 ]
2-1 kap, 200m2, SUZ-SWM60VA+ Open Source ME+wtw
Ga iig niet zomaar motortjes eraf draaien terwijl ze nog aangesloten zitten. Als deze dan open of dicht gestuurd worden afhankelijk van het type kunnen ze doorbranden. Dus als je ze er af haalt ook zorgen dat de spanning van de regelunit af is.
Heb je daar een voorbeeld van? Ik volg de WP-topics hier op Tweakers nu al meer dan 7 jaar, en heb dat nog nooit voorbij zien komen. En dat terwijl er in de diverse topics al erg vaak is aangeraden om die motortjes los te halen van de verdeler. Tot nu toe altijd zonder problemen (voor zover ik weet dan).Dsbwouter schreef op zaterdag 1 november 2025 @ 09:36:
Ga iig niet zomaar motortjes eraf draaien terwijl ze nog aangesloten zitten. Als deze dan open of dicht gestuurd worden afhankelijk van het type kunnen ze doorbranden.
WP: ME PUHZ-SW75YAA + ERSD-VM2D + EV-WP-TWS-1W 300; AC: ME MXZ-2F42VF + 2x MSZ-LN25VGV; PV: 14.08 kWp O/W + SMA STP 8.0; Vent: Zehnder Q600 ERV + Ubbink AirExcellent.
Nee dat was niet alklimanessio schreef op vrijdag 31 oktober 2025 @ 22:08:
Dan draai je die honeywell motortjes toch er domweg af. Doen ze niks meer.
Dan heb je meteen een zone.
Ergens meld zjemm dat Alklima dit heeft geinstalleerd. Snappen jullie dit?
Wandbedieningen? Waar horen die bij?
Als ze eraf zijn staan ze in principe altijd open idd
Die wand bedieningen op de kamers heb ik eerder een link van gedeeld die sturen een signaal om die servos open of dicht te zetten
Nu in1 eraf is maakt ie sinds vannacht weer een mooie lange run, ben benieuwd of het in de loop van de dag of morgen zo blijft. Dan is het probleem wel duidelijk
Suz 60 met draadloze par thermostaat op 21,5. Zal even kijken of wp dan 1 lange run maakt zonder boven. Dat is jouw situatie.
Ik stook overigens ma-vr 6 uur per dag van 10-4 en za-zo 12 uur van 8-20.
Wel heb ik overal vloerverwarming en keramisch parket en stook ik normaal ook boven op 1 slaapkamer na alles op 21,0/21,5.
[ Voor 25% gewijzigd door nessio op 01-11-2025 12:35 ]
2-1 kap, 200m2, SUZ-SWM60VA+ Open Source ME+wtw
Je meld zelf dat Alkima bezig is geweest[b]Zjemm schreef op zondag 26 mei 2024 @ 22:31:[/
Dat is toch gewoon een thermostaat? Of ben ik nou achterlijk? Alklima zegt van wel in elk geval toen ze hier waren voor installatie
[ Voor 8% gewijzigd door nessio op 01-11-2025 12:41 ]
2-1 kap, 200m2, SUZ-SWM60VA+ Open Source ME+wtw
Als boven ook die temperaturen haalt is het dan niet gek om te kijken of je boven ook niet wat open wilt hebben. Je transmissieverlies naar boven lijkt vrij groot. Als je boven ook iets stookt zou je random minder energie kwijt kunnen zijn. Hier komt boven er door de thermostaten automatisch bij als het nodig is. Scheelt dan weer voor beneden.nessio schreef op zaterdag 1 november 2025 @ 12:31:
@zjemm. Al jouw 8 groepen beneden staan helemaal open? Ik heb 9 groepen beneden ( helemaal open) en verdeler boven dicht gezet. Wp stookt vandaag van 8-20u.
Suz 60 met draadloze par thermostaat op 21,5. Zal even kijken of wp dan 1 lange run maakt zonder boven. Dat is jouw situatie.
Ik stook overigens ma-vr 6 uur per dag van 10-4 en za-zo 12 uur van 8-20.
Wel heb ik overal vloerverwarming en keramisch parket en stook ik normaal ook boven op 1 slaapkamer na alles op 21,0/21,5.
KISS | Huis: A++++ | Zon: SolarEdge 10k Homehub, 13kWp, 19,4kWh accu’s, One Pro EV Charger | MV: DucoBox Focus | Warmtepomp: ME Ecodan SW75YAA met EHST20D | Tuin: natuurinclusief | Auto: Audi Q4 etron
ja klopt ze zijn hier een keer geweest om de MRC te vervangen en in bedrijfstelling te doen. maar ze hebben de boel niet geinstalleerd. die mrc was bij oplevering bekrast, dus die heb ik toen niet geaccepteerd
[ Voor 10% gewijzigd door Zjemm op 01-11-2025 12:59 ]
Eenvoudig + Goedkoop Mitsubishi Warmtepomp uitlezen/besturen met een ESP32
[ Voor 98% gewijzigd door Naalroc op 01-11-2025 16:23 ]
14kW ZubadanPUHZ-SHW140YHA+ERSC-VM2C, 200L boiler , 200L buffer, sinds 8/2018, gasloos
Normaal stook ik boven ook behalve onze eigen slaapkamer.
Ik test nu vandaag voor Zjemm of ik ook een lange run heb met alleen 9 groepen beneden.
Vanaf 8 uur heb ik tot nu 1 lange run op kamerthermostaat 21,5.
Start op 27/22 later 28/23, even 28/24 en daarna 27/23 en nu 26/23.
Binnen is het nu 22. Overigens staat deur naar hal / boven altijd 24 uur open.
2-1 kap, 200m2, SUZ-SWM60VA+ Open Source ME+wtw
WP: ME PUHZ-SW100YAA + EHSC-VM2D + HTWBOI-300 || AC: MHI SRK/C 50 ZS-W + MHI SRK/C 35 ZS-W || PV: 10.4 kWp ZO/ZW + Enphase IQ8+ || MV: Itho Daalderop CVE-S Optima Inside CO2
Heb het zelf een keer gehad op het werk. Het ligt dus wel aan het type motor. Als het een thermische motor is die de stift indrukt met spanning erop en hij zit niet op de kraan dan stopt die niet met opwarmen(drukken). Meeste werken andersom maar niet allemaal. Zou het iig iemand nooit zo adviseren, beste is gewoon de regelaar spanningsloos maken of de kabels van de motor eraf en dan afkoppelen.
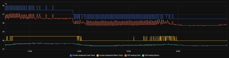
Je moet ook even checken waar die dan op afslaat. Lijkt me niet op ruimte temperatuur, denk dat die 5° over het hc setpoint gaat. Maar kan weinig van jou grafieken maken met al die lijntjes.. zou het gewoon houden bij feed, return en hc setpoint.
Ziet er al een stuk beter uit. Dit soort korte runs aan het eind kan je wel zien in de ruimteregeling, afhankelijk van je instellingen. Gaat dan intermitterend verwarmen en tussendoor blijft de circulatiepomp draaien. Zie ook mijn eerdere post SebastiaanPs in "Mitsubishi Electric Ecodan Lucht/Water Warmtepompen"
WP: Mitsubishi Electric SUZ-SWM80VA2 + ERSD-VM2D. PV 3330 Wp. Huis 1931, gasloos sinds jan '24.
Gebeurd dit dan omdat de ta 5° hoger is dan het hc setpoint? Thermo off heeft zjemm op +5 staan.
Nee de ruimteregeling probeert het precies op temperatuur te houden door intermitterend te verwarmen. Dat doet ie met name als je het interval kort zet. Onderstaande screenshot was vorig jaar bij mij met ruimteregeling range 25-35 gr, normaal, interval 10 min, thermo diff adjust +5 en -5. Behalve de range alles default dus.Dsbwouter schreef op zaterdag 1 november 2025 @ 20:00:
@SebastiaanPs
Gebeurd dit dan omdat de ta 5° hoger is dan het hc setpoint? Thermo off heeft zjemm op +5 staan.
/f/image/jK9sFdQBxuiNfGrHJzUpTfAh.png?f=fotoalbum_large)
Op zich is het natuurlijk mooi dat ie de temperatuur op die manier spot on houdt, maar ik zag bij dat gedrag na een herstart op minimumvermogen regelmatig een te lage warmteproductie en lage COP, buiten de specs/databooks. Daarom heb ik de instellingen aangepast naar range 28-35 gr (heb slechts 41 m2 vvw en verder radiatoren), normaal, interval 60 min, thermo diff adjust +5 en -9. Daarmee altijd 1, soms 2 runs per dag en nooit meer een te lage COP gezien.
Hier beschreven:
SebastiaanPs in "Mitsubishi Electric Ecodan Lucht/Water Warmtepompen"
SebastiaanPs in "Mitsubishi Electric Ecodan Lucht/Water Warmtepompen"
WP: Mitsubishi Electric SUZ-SWM80VA2 + ERSD-VM2D. PV 3330 Wp. Huis 1931, gasloos sinds jan '24.
Nee het gaat erom dat we proberen te achterhalen waarom de warmtepomp van @Zjemm er steeds mee op houdt. En hij kan afslaan omdat:nessio schreef op zaterdag 1 november 2025 @ 20:16:
@Zjemm mijn suz60 heeft 1 lange run gemaakt van 12 uur met aan het eind Ta 26 / Tr 24 met maar 9 groepen ( wel helemaal open). Dus geen gependel. Pompstand is 5.
@michaelvo het gaat niet om de flow maar om het gependel.
1) de ruimtetemperatuur +1 is bereikt (eerder gezien dat dit zeker niet altijd het geval is en verklaart ook niet waarom hij zo snel dan weer start)
2) de aanvoer setpoint + diff wordt aangetikt (proberen uit te sluiten dmv andere voorloop en diff temps, maar ook onwaarschijnlijk aangezien de waterpomp ook regelmatig stopt)
3) een signaal op In1 binnenkomt of juist niet binnenkomt (wordt nu getest)
4) een ingewikkelde en deels onbekende config van zijn systeem iets raars doet (uit te sluiten door naar een simpele 1 zone setup te gaan)
Ik kan hier ook wel 9 groepen open zetten met 20 L/min, 100% dat dat geen enkel probleem oplevert.
Maar uit de laatste grafieken kan ik helaas verder ook niks zinnigs concluderen met zoveel lijntjes…
WP: ME PUHZ-SW100YAA + EHSC-VM2D + HTWBOI-300 || AC: MHI SRK/C 50 ZS-W + MHI SRK/C 35 ZS-W || PV: 10.4 kWp ZO/ZW + Enphase IQ8+ || MV: Itho Daalderop CVE-S Optima Inside CO2
2-1 kap, 200m2, SUZ-SWM60VA+ Open Source ME+wtw
hij lijkt nu gewoon zonder pendelen zn werk te doen
dit is nog even ingezoomed op gister na een lange run:
/f/image/G4B8DtZOytgP6ljwLj82cSFy.png?f=fotoalbum_large)
/f/image/yKMFzvTUY170EVBftGDKU9xM.png?f=fotoalbum_large)
en deze nadat ie weer aan springt:
/f/image/vwOIqaY7xiSF5kveW68rlBu3.png?f=fotoalbum_large)
ron 9 uur springt ie over op SWW dus word z2 verwarming onderbroken.
iedereen die kritische vragen heeft gesteld en heeft meegedacht wil ik in elk geval bedanken. en zonder de ESP was ik hier ook nooit achter gekomen behalve dat ik een onderbuik gevoel had
zodra de monteur boven heeft aangepast ben ik benieuwd wat het effect daarvan zal zijn
Ergo: zo laag mogelijk is niet de oplossing. Exact de reden waarom we hier niet lager dan 25 gaan. Het is de relatie tussen afgiftevermogen van radiatoren/vvw, ta en warmteverlies… als je “zoveel mogelijk open zet” neemt het vermogen toe, maar krijg je de ruimte misschien wel niet warm… maar verhoog je de Ta, dan neemt het vermogen ook toe…SebastiaanPs schreef op zaterdag 1 november 2025 @ 20:50:
[...]
Nee de ruimteregeling probeert het precies op temperatuur te houden door intermitterend te verwarmen. Dat doet ie met name als je het interval kort zet. Onderstaande screenshot was vorig jaar bij mij met ruimteregeling range 25-35 gr, normaal, interval 10 min, thermo diff adjust +5 en -5. Behalve de range alles default dus.
[Afbeelding]
Op zich is het natuurlijk mooi dat ie de temperatuur op die manier spot on houdt, maar ik zag bij dat gedrag na een herstart op minimumvermogen regelmatig een te lage warmteproductie en lage COP, buiten de specs/databooks. Daarom heb ik de instellingen aangepast naar range 28-35 gr (heb slechts 41 m2 vvw en verder radiatoren), normaal, interval 60 min, thermo diff adjust +5 en -9. Daarmee altijd 1, soms 2 runs per dag en nooit meer een te lage COP gezien.
Hier beschreven:
SebastiaanPs in "Mitsubishi Electric Ecodan Lucht/Water Warmtepompen"
SebastiaanPs in "Mitsubishi Electric Ecodan Lucht/Water Warmtepompen"
Enfin: misschien toevoegen aan de startpost. Een cop is in elk geval niet heilig. Dat is gewoon een lage ta, goede flow, kleine delta T op Ta en Tr.
Persoonlijk zou ik niet blij worden van intermitterend verwarmen…
KISS | Huis: A++++ | Zon: SolarEdge 10k Homehub, 13kWp, 19,4kWh accu’s, One Pro EV Charger | MV: DucoBox Focus | Warmtepomp: ME Ecodan SW75YAA met EHST20D | Tuin: natuurinclusief | Auto: Audi Q4 etron
Kijk dat ziet er al een stuk beter uit. Wellicht zijn die 3 korte runs aan het einde ook nog te voorkomen door de settings wat aan te passen zoals @SebastiaanPs beschrijft.
Thnx
Welk merk is dat van schakelaar en regelkast in combinatie met honeywell thermische motortjes.
[ Voor 5% gewijzigd door nessio op 02-11-2025 16:31 ]
2-1 kap, 200m2, SUZ-SWM60VA+ Open Source ME+wtw
T : min/max. 25/35
Vertraging: 60 min
Verschuiving +3 / -1
In voor-/najaar ma-vr : 6 uur stoken overdag op klok / weekend 12 uur 8-20,later 8 uur in de week. En meer als Tb zakt. Alleen afgelopen januari met 3 weken mist en 0gr heb 24 / 7 gestookt.
2-1 kap, 200m2, SUZ-SWM60VA+ Open Source ME+wtw
Vandaag dit raadsel opgelost: Ik blijk op de een of andere manier bij het verzetten van de klok het jaartal te hebben aangepast naar 2024...Andrehj schreef op zondag 26 oktober 2025 @ 12:33:
[...]
Vanochtend gedaan. En daarna, omdat er hier met de klokken iets fout ging de tijd nog een uur vooruit gezet en daarna weer een uur terug. Zo ver geen probleem.
Maar zonet om 12 uur hoorde ik vanuit de technische ruimte allerlei geluiden, van een omschakelende driewegklep en een schakelend relais van het dompelelement. Beide totaal onverwacht, want nadat gisteren de legionellarun had gelopen is het SWW immers nog warm zat (stond op 57 graden).
Blijkt dat de WP net een legionellarun is gestart![]()
. En omdat het SWW veel te warm is, volledig op het dompelelement.
Maar waarom al na één dag? Het interval staat op 14 dagen (net nog gecheckt). En in de settings geeft ie aan dat ie de volgende op 9 november gaat doen.
SW-versie is 20.01.
Maar daar zitten blijkbaar nog wat bugs in, want het wijzigen van de tijd zou niet tot het starten van de legionellacyclus mogen leiden. Ook het omschakelen van de driewegklep is onnodig als ie de run toch volledig op het element gaat doen.
Anderen al eens zoiets gezien?
Was dus geen bug van de WP maar user error!
WP: ME PUHZ-SW75YAA + ERSD-VM2D + EV-WP-TWS-1W 300; AC: ME MXZ-2F42VF + 2x MSZ-LN25VGV; PV: 14.08 kWp O/W + SMA STP 8.0; Vent: Zehnder Q600 ERV + Ubbink AirExcellent.
Iemand al geprobeerd?
Als je er dan achter komt dat er van alles nog niet of nauwelijks werkt, en er al helemaal geen integraties met domotica (Domoticz, Home Assistant etc) beschikbaar zijn, dan laat je het wel om dit even te testen.
WP: ME PUHZ-SW75YAA + ERSD-VM2D + EV-WP-TWS-1W 300; AC: ME MXZ-2F42VF + 2x MSZ-LN25VGV; PV: 14.08 kWp O/W + SMA STP 8.0; Vent: Zehnder Q600 ERV + Ubbink AirExcellent.
2-1 kap, 200m2, SUZ-SWM60VA+ Open Source ME+wtw
die honeywells zijn deze serie:nessio schreef op zondag 2 november 2025 @ 14:15:
@Zjemm ik heb op internet gezocht naar die 6 standen schakelaar in combinatie met honeywell: niets gevonden.
Welk merk is dat van schakelaar en regelkast in combinatie met honeywell thermische motortjes.
MT4-024/MT4-230
MT8-024/MT8-230
volgens mij heb ik de MT4
en die wandbediening is een 1099 UHKEA (raumtemperaturregler)
ABB of bush jager , dat weet ik niet zeker
[ Voor 55% gewijzigd door nessio op 03-11-2025 18:05 ]
2-1 kap, 200m2, SUZ-SWM60VA+ Open Source ME+wtw
Ik heb wel een Kamstrup maar lees deze niet digitaal uit. Ik heb toen een Kamstrup met wireless mbus gekregen, had achteraf beter wired kunnen vragen.xoror schreef op zaterdag 1 november 2025 @ 14:05:
Is hier iemand met een kamstrup meter die ook mijn esp heeft ? Kan die misschien mijn geschatte dag totaal tegen de kamstrup aanhouden? Daar was ik nog even benieuwd naar hoeveel afwijking daar in zit.
[ Voor 4% gewijzigd door SebastiaanPs op 03-11-2025 20:46 ]
WP: Mitsubishi Electric SUZ-SWM80VA2 + ERSD-VM2D. PV 3330 Wp. Huis 1931, gasloos sinds jan '24.
Zou je een keer de productie naast mijn daily estimate kunnen leggen? Kan in andere topic als het hier off topic is. Ik had berekend dat we vanwege de onnauwkeurige aanvoer en retour temp sensors wel 10% ernaast kunnen zitten. Dit is vrij eenvoudig op te lossen met een paar hoge resolutie temp sensors, maar wilde weten of dat wel loont. Dus als je een keer naast elkaar kan houden graag!SebastiaanPs schreef op maandag 3 november 2025 @ 20:44:
[...]
Ik heb wel een Kamstrup maar lees deze niet digitaal uit. Ik heb toen een Kamstrup met wireless mbus gekregen, had achteraf beter wired kunnen vragen.
Eenvoudig + Goedkoop Mitsubishi Warmtepomp uitlezen/besturen met een ESP32
Prima ik ga de data wel even een paar keer naast elkaar leggen. Kom ik op terug. De Kamstrup levert de kWh's wel in hele getallen.xoror schreef op maandag 3 november 2025 @ 21:00:
[...]
Zou je een keer de productie naast mijn daily estimate kunnen leggen? Kan in andere topic als het hier off topic is. Ik had berekend dat we vanwege de onnauwkeurige aanvoer en retour temp sensors wel 10% ernaast kunnen zitten. Dit is vrij eenvoudig op te lossen met een paar hoge resolutie temp sensors, maar wilde weten of dat wel loont. Dus als je een keer naast elkaar kan houden graag!
De Ta stappen van 0.5 graden hebben veel invloed op de Mitsubishi metingen. Ik verwarm met een dT van typisch 2.5 a 3.0 graden. Als de Ta of Tr dan 0.5 gr omhoog of omlaag springt dan heeft dat een enorme impact op het geschatte thermische vermogen. Hopelijk middelen de afwijkingen naar boven en naar beneden over de dag wat uit.
Per maand kloppen de warmteproductiegetallen van Mitsubishi best goed met mijn Kamstrup. Ik meet sinds april 2024 een 3.2% onderschatting door de Mitsu.
WP: Mitsubishi Electric SUZ-SWM80VA2 + ERSD-VM2D. PV 3330 Wp. Huis 1931, gasloos sinds jan '24.
Van en dag of 2 is al voldoende gok ik zo (liefst dag zonder sww)
[ Voor 3% gewijzigd door xoror op 03-11-2025 22:07 ]
Eenvoudig + Goedkoop Mitsubishi Warmtepomp uitlezen/besturen met een ESP32
Je weet ik ben inmiddels in bronze age. Heb wat zitten hobbyen met ESP32's en DS18B20 sensoren (A-merk maxim, geen goedkope troep want die kunnen niet goed zijn). Ik wilde vooral een beveiliging op mijn vvw verdeler knutselen voor als de driewegklep ooit kapot gaat, dit was een nevenprojectje. Het is best moeilijk om aan de buitenkant van een leiding een goede meting te krijgen. Ik heb de sensoren met koelpasta (voor warmtegeleiding) aangebracht op koperen aanvoer en retourleiding direct bij binnenunit, vast met tie wrap, isolatie eromheen. Nog steeds geven de DS18B20 sensoren een iets lagere temp aan dan de Ecodan en de Kamstrup. De dT is volgens mij wel best betrouwbaar, data volgen later.xoror schreef op maandag 3 november 2025 @ 22:00:
@SebastiaanPs klopt, ik zat te kijken naar DS18B20 sensoren, die meten in stappen van 0.0625 °C met iets van 0.4% foutmarge. Maw ik was benieuwd hoe dicht bij een kamstrup ik de schatting kan krijgen met betere sensoren. Maw, als ik nu 10% ernaast zit, dan weet ik dat ik dat ws kan fixen met de temp sensoren.
Van en dag of 2 is al voldoende gok ik zo (liefst dag zonder sww)
Hier zie je:
- in het blauw de realtime COP van jouw ESP als 2 minutes moving average (anders teveel ruis)
- in het geel de realtime COP o.b.v. DS18B20 sensoren + Kamstrup flow, ook als 2 minutes moving average
- in het rood de estimated COP van jouw ESP (waar is deze op gebaseerd?)
- in de grafiek daaronder de Mitsubishi Ta en Tr.
/f/image/QdjuLp9ZpKpNtOxBW2MwrJHS.png?f=fotoalbum_large)
En hier de Mitsubishi Ta in blauw (ik weet het onlogisch) Mitsu Tr in geel, DS18B20 Ta in rood, DS18B20 Tr in groen. Je ziet dat de externe sensoren de CV watertemperatuur onderschatten. Tijdens SWW runs is het verschil nog ietsje groter.
WP: Mitsubishi Electric SUZ-SWM80VA2 + ERSD-VM2D. PV 3330 Wp. Huis 1931, gasloos sinds jan '24.
Je zou de sensoren in de binnen unit kunnen plaatsen waar mitsu ze ook heeft geplaatst. Bij mij zag ik dat ze hem gesoldeerd hadden op de leiding
De COP estimated is gebaseerd op het energie verbruik die de mitsu levert. Hij geeft elke zoveel mins een pulse als hij 0.1kWh heeft geschat. Dan kan je met een beetje rekenen de COP en verbruik tonen. Is vooral voor mensen zonder kWh meter. Doet het best redelijk zo te zien.
[ Voor 37% gewijzigd door xoror op 03-11-2025 22:29 ]
Eenvoudig + Goedkoop Mitsubishi Warmtepomp uitlezen/besturen met een ESP32
Haha, werkt dus wel beter, solderen!xoror schreef op maandag 3 november 2025 @ 22:25:
Je zou de sensoren in de binnen unit kunnen plaatsen waar mitsu ze ook heeft geplaatst. Bij mij zag ik dat ze hem gesoldeerd hadden op de leiding
Maar weet niet of ik dat durf, als mijn installateur ooit voor een defect komt, de binnenunit opent en dat ziet, dan draait ie om en is ie weg denk ik
WP: Mitsubishi Electric SUZ-SWM80VA2 + ERSD-VM2D. PV 3330 Wp. Huis 1931, gasloos sinds jan '24.
Voor mij hoeft er geen correctie op hoorxoror schreef op maandag 3 november 2025 @ 22:25:
De COP estimated is gebaseerd op het energie verbruik die de mitsu levert. Hij geeft elke zoveel mins een pulse als hij 0.1kWh heeft geschat. Dan kan je met een beetje rekenen de COP en verbruik tonen. Is vooral voor mensen zonder kWh meter. Doet het best redelijk zo te zien.
KISS | Huis: A++++ | Zon: SolarEdge 10k Homehub, 13kWp, 19,4kWh accu’s, One Pro EV Charger | MV: DucoBox Focus | Warmtepomp: ME Ecodan SW75YAA met EHST20D | Tuin: natuurinclusief | Auto: Audi Q4 etron
Mijn daily estimated productie wijkt dus zowieso wel af van de FTC. Dat komt omdat ze ws intern nog iets doen met die afronding, ik zie alleen op halve graden en dat kan een impact hebben. Maar aan de andere kant wijk ik ook niet super veel af.
Eenvoudig + Goedkoop Mitsubishi Warmtepomp uitlezen/besturen met een ESP32
De installatie is helaas anders gemaakt dan we wilden, dus ook inclusief buffervat, maar daar leren we vast mee leven.
Het probleem waar ik nu mee zit is dat de aanvoerleiding van de vloerverwarming erg heet wordt na elke SWW of legionella cyclus. Daar zit ook een sensor die ik via Melcloud af kan lezen, welke 57 graden wordt.
Gelukkig hebben we de vloerverwarming nog niet aan, maar ik ben bang dat die 57 graden anders de vloer in gaat.
Aangezien het niet mijn werk is en ik weinig snap van de aansluitingen, iemand een idee hoe dit zit?
:strip_exif()/f/image/hxCsu2qfUIyYf0pLvODjYYCX.jpg?f=fotoalbum_large)
Hier wat foto's van de setup:
https://tweakers.net/gall...9b471f230f9f05d2ee6ba79a1
Nee zo niet.Gugl schreef op dinsdag 4 november 2025 @ 20:53:
Hier inmiddels eigenaar van een PUZ-SHWM60VAA met ERSF-VM2E binnenunit in een nieuwbouwwoning.
De installatie is helaas anders gemaakt dan we wilden, dus ook inclusief buffervat, maar daar leren we vast mee leven.
Het probleem waar ik nu mee zit is dat de aanvoerleiding van de vloerverwarming erg heet wordt na elke SWW of legionella cyclus. Daar zit ook een sensor die ik via Melcloud af kan lezen, welke 57 graden wordt.
Gelukkig hebben we de vloerverwarming nog niet aan, maar ik ben bang dat die 57 graden anders de vloer in gaat.
Aangezien het niet mijn werk is en ik weinig snap van de aansluitingen, iemand een idee hoe dit zit?
[Afbeelding]
Hier wat foto's van de setup:
https://tweakers.net/gall...9b471f230f9f05d2ee6ba79a1
Ondanks alle foto’s heb je niet duidelijk kunnen krijgen waar de driewegklep zit en het t stuk van de retour van het vat.
Ik kan de aansluitingen van je SWW vat niet zien, kan je daar een foto van proberen te maken? En van de plek van de driewegklep?Gugl schreef op dinsdag 4 november 2025 @ 20:53:
Hier inmiddels eigenaar van een PUZ-SHWM60VAA met ERSF-VM2E binnenunit in een nieuwbouwwoning.
De installatie is helaas anders gemaakt dan we wilden, dus ook inclusief buffervat, maar daar leren we vast mee leven.
Het probleem waar ik nu mee zit is dat de aanvoerleiding van de vloerverwarming erg heet wordt na elke SWW of legionella cyclus. Daar zit ook een sensor die ik via Melcloud af kan lezen, welke 57 graden wordt.
Gelukkig hebben we de vloerverwarming nog niet aan, maar ik ben bang dat die 57 graden anders de vloer in gaat.
Aangezien het niet mijn werk is en ik weinig snap van de aansluitingen, iemand een idee hoe dit zit?
[Afbeelding]
Hier wat foto's van de setup:
https://tweakers.net/gall...9b471f230f9f05d2ee6ba79a1
Ik neem aan dat de verdeler op de foto die rechts van het buffervat zit warm wordt? Niet iets boven (daar zie ik ook leidingen naartoe gaan)?
Een schema van de leidingen erbij zou ook helpen.
WP: Mitsubishi Electric SUZ-SWM80VA2 + ERSD-VM2D. PV 3330 Wp. Huis 1931, gasloos sinds jan '24.
Ja rechts van het buffervat, daar zie je ook de temperatuursensor. Waren deels begonnen met isoleren, maar nu even gestopt omdat ik het niet snap hoe het allemaal zit.SebastiaanPs schreef op dinsdag 4 november 2025 @ 21:08:
[...]
Ik kan de aansluitingen van je SWW vat niet zien, kan je daar een foto van proberen te maken?
Ik neem aan dat de verdeler op de foto die rechts van het buffervat zit warm wordt? Niet iets boven (daar zie ik ook leidingen naartoe gaan)?
Een schema van de leidingen erbij zou ook helpen.
Heb helaas geen schema, kan nog wel foto's maken van de leidingen achter het boilervat. Zal ze zo toevoegen.
Dus net voorbij die Grundfos pomp wordt het 57 graden tijdens een SWW run? Zeker weten, dat voel je ook? Draait die pomp dan ook of niet?Gugl schreef op dinsdag 4 november 2025 @ 21:13:
[...]
Ja rechts van het buffervat, daar zie je ook de temperatuursensor. Waren deels begonnen met isoleren, maar nu even gestopt omdat ik het niet snap hoe het allemaal zit.
Heb helaas geen schema, kan nog wel foto's maken van de leidingen achter het boilervat. Zal ze zo toevoegen.
WP: Mitsubishi Electric SUZ-SWM80VA2 + ERSD-VM2D. PV 3330 Wp. Huis 1931, gasloos sinds jan '24.
Klopt, leiding is dan loeiheet en dat meet de sensor ook. Pomp draait niet, want heb de verwarming nog niet aan.SebastiaanPs schreef op dinsdag 4 november 2025 @ 21:23:
[...]
Dus net voorbij die Grundfos pomp wordt het 57 graden tijdens een SWW run? Zeker weten, dat voel je ook? Draait die pomp dan ook of niet?
Foto's toegevoegd in album van wat ik hoop de driewegklep is.
Dat is wel heel bijzonder. Dat is namelijk voorbij je parallelle buffervat en voorbij een circulatiepomp in je secundaire circuit…Gugl schreef op dinsdag 4 november 2025 @ 21:27:
[...]
Klopt, leiding is dan loeiheet en dat meet de sensor ook. Pomp draait niet, want heb de verwarming nog niet aan.
Foto's toegevoegd in album van wat ik hoop de driewegklep is.
Heb je alle leidingen gevoeld, welke delen worden allemaal heet tijdens een SWW run en welke niet?
@Technician- is hier de vakman, ben benieuwd wat hij denkt.
WP: Mitsubishi Electric SUZ-SWM80VA2 + ERSD-VM2D. PV 3330 Wp. Huis 1931, gasloos sinds jan '24.
[ Voor 6% gewijzigd door xoror op 04-11-2025 21:43 ]
Eenvoudig + Goedkoop Mitsubishi Warmtepomp uitlezen/besturen met een ESP32
Ja, dit is geen buffervat maar enkel een open verdeler.xoror schreef op dinsdag 4 november 2025 @ 21:39:
Waarom is dat parallelle buffervat zo klein ?! Is het niet vrij nutteloos zo ?
WP: ME PUHZ-SW75YAA + ERSD-VM2D + EV-WP-TWS-1W 300; AC: ME MXZ-2F42VF + 2x MSZ-LN25VGV; PV: 14.08 kWp O/W + SMA STP 8.0; Vent: Zehnder Q600 ERV + Ubbink AirExcellent.
Ik zet in op een verkeerd aangesloten (of lekke) driewegklep.
Als je even de moeite neemt om een schema te tekenen, waarbij je er erg op moet letten dat de volgorde van de aansluitingen in het schema overeenkomt met de werkelijkheid, kunnen we kijken of daar iets fout zit.
Overigens hoef je cv-leidingen niet te isoleren. Die warmte blijft immers binnen de geïsoleerde schil en is dus geen verlies. Alleen het leidingwerk ban WP naar SWW-vat moet je wel isoleren, want dat wordt bij een SWW-run en vooral een legionella-run erg warm.
[ Voor 23% gewijzigd door Andrehj op 04-11-2025 22:00 ]
WP: ME PUHZ-SW75YAA + ERSD-VM2D + EV-WP-TWS-1W 300; AC: ME MXZ-2F42VF + 2x MSZ-LN25VGV; PV: 14.08 kWp O/W + SMA STP 8.0; Vent: Zehnder Q600 ERV + Ubbink AirExcellent.
De warmtepomp staat in de kelder en die houden we liever wat koeler, daarom zijn we van plan alle leidingen die warm worden te isoleren. Nu is het in de kelder warmer dan elders in het huis
Eenvoudig + Goedkoop Mitsubishi Warmtepomp uitlezen/besturen met een ESP32
Dat kan ik me voorstellen want nu heb je vermoedelijk een niet of nauwelijks geisoleerd buffervat/open verdeler op 57 graden, dus een soort hete radiator in je kelder. Als het klopt wat @Andrehj zegt over de driewegklep (ik vermoed van wel).Gugl schreef op dinsdag 4 november 2025 @ 22:04:
Nu is het in de kelder warmer dan elders in het huis
Als je installateur het normaal vindt, dan zou je eens sensoren links en rechts na de driewegklep moeten plaatsen. Dan zie je tijdens een SWW run direct dat het fout gaat en kan ook de installateur hier niet meer omheen.
[ Voor 3% gewijzigd door SebastiaanPs op 04-11-2025 22:13 ]
WP: Mitsubishi Electric SUZ-SWM80VA2 + ERSD-VM2D. PV 3330 Wp. Huis 1931, gasloos sinds jan '24.
Ik zie op je foto’s dat je 100% naregeling hebt op de vloerverdeler die allemaal dicht staan.Gugl schreef op dinsdag 4 november 2025 @ 20:53:
Hier inmiddels eigenaar van een PUZ-SHWM60VAA met ERSF-VM2E binnenunit in een nieuwbouwwoning.
De installatie is helaas anders gemaakt dan we wilden, dus ook inclusief buffervat, maar daar leren we vast mee leven.
Het probleem waar ik nu mee zit is dat de aanvoerleiding van de vloerverwarming erg heet wordt na elke SWW of legionella cyclus. Daar zit ook een sensor die ik via Melcloud af kan lezen, welke 57 graden wordt.
Gelukkig hebben we de vloerverwarming nog niet aan, maar ik ben bang dat die 57 graden anders de vloer in gaat.
Aangezien het niet mijn werk is en ik weinig snap van de aansluitingen, iemand een idee hoe dit zit?
[Afbeelding]
Hier wat foto's van de setup:
https://tweakers.net/gall...9b471f230f9f05d2ee6ba79a1
Kan ook nog zijn dat de secundaire pomp rare dingen doet en gaat zuigen aan de retourleiding bij de boiler.
En de vraag is of het T stuk voor de boiler wel op de juiste plek zit.
Heb je een kamerthermostaat van Mitsubishi in de ….tromgeroffel…woonkamer?
Zoja. Trek dan al die servo’s van de groepen van de woonkamer eraf.
Kan zijn dat de installateur niet meewerkt omdat er voldaan is aan een (imbeciel) ontwerp met 100% naregeling omdat de bouwer denkt dat dat moet.
Heb een aan/uit Netatmo in de woonkamer, maar die hebben ze heel raar aangesloten met de relais op een kastje die dan weer naar de binnenunit gaat.
Als ik de thermostaat op warmtevraag zet zie ik wel dat de pomp aan gaat.
Volgens de monteur van laatst staat alles open en zit er geen naregeling op?
Ik raak alleen maar meer in de war van de tegenstrijdigheden 😓
Die Netatmo via dat relais, dat is normaal voor deze thermostaat, als deze tenminste vanaf dat relais naar de IN1 op de binnenunit gaat.Gugl schreef op dinsdag 4 november 2025 @ 22:23:
@Technician-
Heb een aan/uit Netatmo in de woonkamer, maar die hebben ze heel raar aangesloten met de relais op een kastje die dan weer naar de binnenunit gaat.
Als ik de thermostaat op warmtevraag zet zie ik wel dat de pomp aan gaat.
Volgens de monteur van laatst staat alles open en zit er geen naregeling op?
Ik raak alleen maar meer in de war van de tegenstrijdigheden 😓
[ Voor 5% gewijzigd door ricvee op 04-11-2025 22:31 ]
WP: PUD-SWM80YAA + EHSD-VM2D, ESP met MQTT Domoticz
Tussen relais en binnenunit zit weer een ander kastje, dus niet rechtstreeks op in1ricvee schreef op dinsdag 4 november 2025 @ 22:28:
[...]
Die Netatmo via dat relais, dat is normaal voor deze thermostaat, als deze tenminste vanaf dat relais naar de IN1 op de binnenunit gaat.
@Gugl @Technician-Gugl schreef op dinsdag 4 november 2025 @ 22:23:
Volgens de monteur van laatst staat alles open en zit er geen naregeling op?
Ik raak alleen maar meer in de war van de tegenstrijdigheden 😓
Ik zag op de foto van de verdeler eigenlijk ook alleen draaiknoppen zitten, maar geen motors en geen kabels ernaartoe, dus leek mij geen naregeling?
WP: Mitsubishi Electric SUZ-SWM80VA2 + ERSD-VM2D. PV 3330 Wp. Huis 1931, gasloos sinds jan '24.
Als je geen naregeling hebt en alles altijd open staat, waarom dan in hemelsnaam dat "buffervat" en die secundaire pomp?Gugl schreef op dinsdag 4 november 2025 @ 22:23:
@Technician-
Heb een aan/uit Netatmo in de woonkamer, maar die hebben ze heel raar aangesloten met de relais op een kastje die dan weer naar de binnenunit gaat.
Als ik de thermostaat op warmtevraag zet zie ik wel dat de pomp aan gaat.
Volgens de monteur van laatst staat alles open en zit er geen naregeling op?
Ik raak alleen maar meer in de war van de tegenstrijdigheden 😓
Helaas voor jou, maar die installateur van jou snapt het echt niet.
WP: ME PUHZ-SW75YAA + ERSD-VM2D + EV-WP-TWS-1W 300; AC: ME MXZ-2F42VF + 2x MSZ-LN25VGV; PV: 14.08 kWp O/W + SMA STP 8.0; Vent: Zehnder Q600 ERV + Ubbink AirExcellent.
Ik zou, als het echt zo beroerd is, Alklima eens contacten… en ik vraag me af: waarom moest je dit eigenlijk zo accepteren?
KISS | Huis: A++++ | Zon: SolarEdge 10k Homehub, 13kWp, 19,4kWh accu’s, One Pro EV Charger | MV: DucoBox Focus | Warmtepomp: ME Ecodan SW75YAA met EHST20D | Tuin: natuurinclusief | Auto: Audi Q4 etron
Dit klopt niet. Op de werktekeningen die Aklima verstrekt staat er in kleine letters dat je moet kijken naar de totale minimale systeem inhoud . Wordt ook in de handleiding en online Aklima materiaal herhaald.Gugl schreef op woensdag 5 november 2025 @ 06:23:
@Miezie installateur zei bij Alklima navraag te hebben gedaan en daar zouden ze hebben aangegeven dat het niet zonder buffervat zou kunnen
Beetje zoomen. Punt e.
[ Voor 19% gewijzigd door ReseT op 05-11-2025 07:40 ]
ID4.1M Honey Yellow. WP: PUZ-SWM60VAA+ERST30F-VM2EE (cylinder unit)
Ik zag de witte knoppen aan voor servo’s.SebastiaanPs schreef op dinsdag 4 november 2025 @ 22:36:
[...]
@Gugl @Technician-
Ik zag op de foto van de verdeler eigenlijk ook alleen draaiknoppen zitten, maar geen motors en geen kabels ernaartoe, dus leek mij geen naregeling?
[Afbeelding]
Maar als er geen naregeling zit waarom dan wen buffervat en pomp?
Heel raar.
Proton_ in "Lucht/Water warmtepomp om mee te verwarmen en te koelen #11"
Maar als ik het leidingverloop in de foto's goed bekijk lijkt dat hier wel correct te zijn...
WP: ME PUHZ-SW100YAA + EHSC-VM2D + HTWBOI-300 || AC: MHI SRK/C 50 ZS-W + MHI SRK/C 35 ZS-W || PV: 10.4 kWp ZO/ZW + Enphase IQ8+ || MV: Itho Daalderop CVE-S Optima Inside CO2
:strip_exif()/f/image/xASZkMSX4ntqoLjxcSRLGIzM.jpg?f=fotoalbum_large)
Schema gemaakt, niet de mooiste, maar zo lopen de leidingen. Vrijwel alles wordt warm bij/net na een SWW, alleen de koud water toevoer leiding niet.
Na de buffer zit dan nog de pomp tussen de aanvoerleiding naar de vvw, die staat niet op de tekening.
[ Voor 8% gewijzigd door Gugl op 05-11-2025 08:27 ]
WP: Mitsubishi Electric SUZ-SWM80VA2 + ERSD-VM2D. PV 3330 Wp. Huis 1931, gasloos sinds jan '24.
Waarschijnlijk domme vraag, heb net de binnenunit uitgezet, is het normaal dat t dan nog steeds erg bromt?
[ Voor 36% gewijzigd door Gugl op 05-11-2025 08:29 ]
Je 3 wegsklep is kapot of lekt. Je COP voor sww zal wel drama zijn?
Kan je met melcloud de stand uitlezen van de klep? Anders moet je kijken of er indicator lampjes opzitten. Bij sww kan je kijken of de klep in de juiste richting staat aangestuurd. Als dat wel zo is, dan lekt ie of is gewoon defect. Maar met je huidige verhaal kan je ook al terug naar de installateur lijkt mij.
Eenvoudig + Goedkoop Mitsubishi Warmtepomp uitlezen/besturen met een ESP32
Met koelen helemaal hilarisch: dat was duurder dan duur…
KISS | Huis: A++++ | Zon: SolarEdge 10k Homehub, 13kWp, 19,4kWh accu’s, One Pro EV Charger | MV: DucoBox Focus | Warmtepomp: ME Ecodan SW75YAA met EHST20D | Tuin: natuurinclusief | Auto: Audi Q4 etron
Wat een bullshit. Heeft de installateur de installatiehandleiding van de WP niet bekeken? Daar staat de versie zonder buffervat nota bene als eerste optie vermeld:Gugl schreef op woensdag 5 november 2025 @ 06:23:
@Miezie installateur zei bij Alklima navraag te hebben gedaan en daar zouden ze hebben aangegeven dat het niet zonder buffervat zou kunnen
/f/image/NU75DmnTjmiF6e1sSA5MzFwc.png?f=fotoalbum_large)
Je moet enkel zorgen dat flow en minimale systeeminhoud gewaarborgd zijn. Iets wat met overal VVW en geen naregeling geen enkel probleem is.
Huiswerk voor je installateur: Proton_ in "Het ik-wil-een-warmtepomp FAQ topic"
In het schema zie ik niet veel geks, afgezien van het overbodige buffervat lijkt het wel te kloppen. Er is nog een kleine kans dat het eenpijpscirculatie is, vanaf de retour van het SWW-vat, omhoog naar het buffervat (dat hangt immers erg hoog), maar ik zet mijn geld nog steeds op de driewegklep.
Of het de driewegklep of eenpijpscirculatie is, kun je eenvoudig achterhalen door te voelen waar het warme water bij een SWW-run naar toe stroomt. Dit kun je het beste doen bij de buffer. Als daarvan de ingang (vanaf de WP/3-wegklep) als eerste warm wordt, is het de driewegklep.
Als de uitgang (naar de WP) als eerste warm wordt, is het eenpijpscirculatie.
[ Voor 44% gewijzigd door Andrehj op 05-11-2025 10:27 ]
WP: ME PUHZ-SW75YAA + ERSD-VM2D + EV-WP-TWS-1W 300; AC: ME MXZ-2F42VF + 2x MSZ-LN25VGV; PV: 14.08 kWp O/W + SMA STP 8.0; Vent: Zehnder Q600 ERV + Ubbink AirExcellent.
Op de COP voor SWW heeft dit niet veel invloed, het zijn vooral de kosten voor SWW die natuurlijk compleet de pan uitrijzen.xoror schreef op woensdag 5 november 2025 @ 08:44:
Je 3 wegklep is kapot of lekt. Je COP voor sww zal wel drama zijn?
@Gugl moet hiervoor echt zijn installateur terug laten komen.
WP: ME PUHZ-SW75YAA + ERSD-VM2D + EV-WP-TWS-1W 300; AC: ME MXZ-2F42VF + 2x MSZ-LN25VGV; PV: 14.08 kWp O/W + SMA STP 8.0; Vent: Zehnder Q600 ERV + Ubbink AirExcellent.
Deze begon ook over ontbreken buffervat als oorzaak van onze ellende. Deze heer heeft dit ooit als advies gegeven aan die clubs die zaken voorschrijven.
Zijn reden was: wp draait dan altijd zo efficient mogelijk.
Tja en dat gaat een eigen leven leiden.
Wij hebben voorkomen dat de aannemer alsnog een buffervat plaatste. Had de ellende alleen maar erger gemaakt.
2-1 kap, 200m2, SUZ-SWM60VA+ Open Source ME+wtw
Ingang wordt meteen tijdens SWW-run warm.Andrehj schreef op woensdag 5 november 2025 @ 10:15:
[...]
Of het de driewegklep of eenpijpscirculatie is, kun je eenvoudig achterhalen door te voelen waar het warme water bij een SWW-run naar toe stroomt. Dit kun je het beste doen bij de buffer. Als daarvan de ingang (vanaf de WP/3-wegklep) als eerste warm wordt, is het de driewegklep.
Als de uitgang (naar de WP) als eerste warm wordt, is het eenpijpscirculatie.
Installateur belde net die geeft aan dat er altijd nadat de SWW-run warmte naar de buffer gaat omdat de klep dan om wordt gezet. Wilde extra metingen zien om te kijken hoe lang de sensor warm blijft, want de 3wegklep waar iets mis mee is leek m onwaarschijnlijk.
Heb nu de data gestuurd die hij graag wilde zien.
Zijn met z'n tweetjes en hebben elke dag minimaal 1 SWW-run met een 300l boilervat, dus daar gaat echt wat mis. Daling staat al op 10 graden etc.
[ Voor 8% gewijzigd door Gugl op 05-11-2025 10:28 ]
2-1 kap, 200m2, SUZ-SWM60VA+ Open Source ME+wtw
Dan is de klep lek of verkeerd gemonteerd.Gugl schreef op woensdag 5 november 2025 @ 10:26:
Ingang wordt meteen tijdens SWW-run warm.
Dat klopt, maar dat is alleen aan het einde van de SWW-run. Dan gaat de klep terug naar verwarmen en gaat er een beetje heet water (uit het leidingwerk in en om de binnenunit) het CV-circuit in. Dat is heel wat anders dan dat er tijdens de SWW-run grote hoeveelheden heet water het CV-circuit ingepompt worden.Installateur belde net die geeft aan dat er altijd nadat de SWW-run warmte naar de buffer gaat omdat de klep dan om wordt gezet.
Hij heeft natuurlijk geen zin om die klep er weer uit te halen en er achter te komen dat ie een blunder heeft begaan....Wilde extra metingen zien om te kijken hoe lang de sensor warm blijft, want de 3wegklep waar iets mis mee is leek m onwaarschijnlijk.
Mijn gok: Er is een zgn ball-valve klep gebruikt. Deze heeft een T-vormige doorlaat. En ik denk dat ie zodanig is gemonteerd dat tijdens CV-bedrijf de hele flow het CV-circuit in gaat, en tijdens SWW-bedrijf de flow naar zowel CV-circuit als SWW-vat open staat. Die fout maak je gemakkelijk als je niet goed oplet. Kun je een foto (of merk & type) van die klep posten + hoe die in het leidingwerk zit?
[ Voor 17% gewijzigd door Andrehj op 05-11-2025 10:33 ]
WP: ME PUHZ-SW75YAA + ERSD-VM2D + EV-WP-TWS-1W 300; AC: ME MXZ-2F42VF + 2x MSZ-LN25VGV; PV: 14.08 kWp O/W + SMA STP 8.0; Vent: Zehnder Q600 ERV + Ubbink AirExcellent.
Die foto is er al (zie aangevulde initiële post van @Gugl):Andrehj schreef op woensdag 5 november 2025 @ 10:30:
Mijn gok: Er is een zgn ball-valve klep gebruikt. Deze heeft een T-vormige doorlaat. En ik denk dat ie zodanig is gemonteerd dat tijdens CV-bedrijf de hele flow het CV-circuit in gaat, en tijdens SWW-bedrijf de flow naar zowel CV-circuit als SWW-vat open staat. Die fout maak je gemakkelijk als je niet goed oplet. Kun je een foto (of merk & type) van die klep posten + hoe die in het leidingwerk zit?
https://tweakers.net/i/WS...xcEN9Jhb.jpg?f=user_large
De (standaard Alklima) ESBE VZD162 die velen hier hebben. Lijkt ook goed gemonteerd.
WP: ME PUHZ-SW100YAA + EHSC-VM2D + HTWBOI-300 || AC: MHI SRK/C 50 ZS-W + MHI SRK/C 35 ZS-W || PV: 10.4 kWp ZO/ZW + Enphase IQ8+ || MV: Itho Daalderop CVE-S Optima Inside CO2
Dit staat opzich los van het probleem. Je vat wordt gewoon naar de juiste SWW temp gebracht toch? Dit zal alleen wat langer duren en meer elektriciteit kosten omdat je ook je buffervat en de rest van de ruimte aan het opwarmen bentGugl schreef op woensdag 5 november 2025 @ 10:26:
[...]
Zijn met z'n tweetjes en hebben elke dag minimaal 1 SWW-run met een 300l boilervat, dus daar gaat echt wat mis. Daling staat al op 10 graden etc.
Als het vat eenmaal op temperatuur is dan bepaalt alleen de temperatuur van de SWW temp sensor wanneer er een nieuwe run gedaan wordt. Theoretisch gezien zou dat bij jou zelfs langer moeten duren omdat er minder afkoeling van het SWW vat is door de meeverwarmde ruimte.
Dus als jij minder dan 1 run per dag wil (wat volgens mij moet kunnen met 2p en 300L) dan moet je wat anders aanpassen. Waar zit je SWW sensor? Als je deze in de onderste opening hebt zitten dan verklaart dat waarschijnlijk je probleem (dan gaat hij een nieuwe run doen terwijl 2/3e van je vat nog gevuld is met heet water).
WP: ME PUHZ-SW100YAA + EHSC-VM2D + HTWBOI-300 || AC: MHI SRK/C 50 ZS-W + MHI SRK/C 35 ZS-W || PV: 10.4 kWp ZO/ZW + Enphase IQ8+ || MV: Itho Daalderop CVE-S Optima Inside CO2
Die foto had ik gemist. Lijkt inderdaad goed gemonteerd. Maar zal dus defect zijn.michaelvo schreef op woensdag 5 november 2025 @ 10:56:
Die foto is er al (zie aangevulde initiële post van @Gugl):
https://tweakers.net/i/WS...xcEN9Jhb.jpg?f=user_large
De (standaard Alklima) ESBE VZD162 die velen hier hebben. Lijkt ook goed gemonteerd.
Overigens vind ik het grote nadeel van deze klep dat ie een standbyverbruik van 0.9 W heeft. Daar zit allerlei (overbodige) elektronica in.
Mijn favoriet, de BW3-100-AW1-R230AC van Tameson / JP Fluid Control heeft 0 standbyverbruik en bovendien een grotere doorlaat (KV van 16 vs 6 m³/h @ 1 bar voor de VZD162)
WP: ME PUHZ-SW75YAA + ERSD-VM2D + EV-WP-TWS-1W 300; AC: ME MXZ-2F42VF + 2x MSZ-LN25VGV; PV: 14.08 kWp O/W + SMA STP 8.0; Vent: Zehnder Q600 ERV + Ubbink AirExcellent.
Factory zero systeem? Post dan in Problemen met warmtepompsystemen van Factory Zero
/f/image/m71JbRN9MBWA22iGv0WHhWXb.png?f=fotoalbum_large)
/f/image/yQZcA1yi0Qzfhl8TQYqxUWLI.png?f=fotoalbum_large)