WP: PUD-SWM80YAA + EHSD-VM2D, ESP met MQTT Domoticz
Idd bij de nieuwe power inverters is de minimale frequentie 16hz. Bij de eco inverters is dit 20hz.
Dat is best een oude firmware versie. In 2022 is hier een monteur van Alklima geweest (22 warmtepompen door Alklima geïnstalleerd onder de BAM en na veel moeite een bedrijfje gevonden die het onderhoud wou doen. Het onderhoudsbedrijf had Alklima uitgenodigd voor de 1e keer onderhoud). De monteur van Alklima gaf aan dat zij ook geen change log kregen van updates door Mitsubishi, maar dat zij wel konden zien welke van de aangekaarte problemen werden opgelost met nieuwe updates. Hij raadde ten zeerste aan om versie 16 of 17 te draaien.Cookiemonsterrr schreef op dinsdag 14 oktober 2025 @ 21:43:
@pascallj
Ik heb even data terug gekeken uit februarie 2025 met een buitentemp van 13 zoals nu, daar zie ik dat die met 52 hz begint en terug zakt naar 37/38hz en blijft continu draaien zonder uit te gaan.
Als ik hem op 26.5gr zet dan blijft die gewoon draaien op 46hz en word de aanvoer temp niet hoger, als ik de zolder ook openzet kan ik 26gr kwijt alleen dan word het daar wel hartje zomer haha.
Wel zet ik hem uit met esp dus dat het schermpje uitgaat, dat maakt niks uit toch of moet die dan zichzelf weer leren?.
@Sven1234
Ik heb even gekeken en de firmware is v15, ik ben eerlijk gezegt niet echt een fan om iets te flashen want met mijn geluk gaat dat altijd fout.
Eerlijk gezegd heb ik al jaren geen foutcodes gehad maar als er verder niks anders opzit ga ik zoals jij aangeeft even in de buitenunit kijken, en het kabeltje weghalen.
Met de instalateur contact opnemen is niet zo makkelijk, het was een project vanuit de bouw en het is geplaatst door Alklima en die krijg je voor geen mogelijkheid over de vloer.
@Grolsch
Op dit moment ta26
Dat updaten gaat best netjes en er zitten ook meerdere controles in of alles goed gaat en zo niet, dan breekt hij de update af en blijft de huidige firmware behouden. Ik zou de update dus toch overwegen.
WP: Mitsubishi PUHZ-SW75YAA + ERSD-VM2D
Ik vond het al moeilijk te geloven dat de nieuwere PUZ modellen op laag vermogen een stuk slechtere COP zouden hebben dan de eerdere SUZ modellen. Is Mitsubishi Electric bij de specs van de PUZ modellen dan opeens voorzichtiger/terughoudender geworden oid?Dsbwouter schreef op woensdag 15 oktober 2025 @ 09:32:
Lijkt toch dat de cop op minimaal vermogen een stuk beter is dan wat in het databook staat voor mijn puz. Bij 12° buiten en 29° aanvoer zou de cop tussen de 4,45 en 5,35 moeten zitten. Draait continue rond de 7. Meting is via sensoren van Mitsubishi dus niet helemaal betrouwbaar maar aangezien de output overeenkomt met het minimale vermogen lijkt me dat het aardig klopt. [Afbeelding]
Zie voor een vergelijking van de specs: Andrehj in "Mitsubishi Electric Ecodan Lucht/Water Warmtepompen"
WP: Mitsubishi Electric SUZ-SWM80VA2 + ERSD-VM2D. PV 3330 Wp. Huis 1931, gasloos sinds jan '24.
[ Voor 26% gewijzigd door nessio op 15-10-2025 10:21 ]
2-1 kap, 200m2, SUZ-SWM60VA+ Open Source ME+wtw
Datzelfde heb ik bij de PUHZ-SW75YAA ook. Deze draait bij mij bij A7W25 en een vermogen van 4 à 5 kW met een cop van rond de 7 (maar dit stookseizoen nog niet, bij gebrek aan warmtevraagDsbwouter schreef op woensdag 15 oktober 2025 @ 09:32:
Lijkt toch dat de cop op minimaal vermogen een stuk beter is dan wat in het databook staat voor mijn puz. Bij 12° buiten en 29° aanvoer zou de cop tussen de 4,45 en 5,35 moeten zitten. Draait continue rond de 7. Meting is via sensoren van Mitsubishi dus niet helemaal betrouwbaar maar aangezien de output overeenkomt met het minimale vermogen lijkt me dat het aardig klopt. [Afbeelding]
En dat is bovendien een nauwkeurige meting, want ik meet het elektrisch vermogen met een nauwkeurige ABB energiemeter en het thermisch vermogen met een Kamstrup.
WP: ME PUHZ-SW75YAA + ERSD-VM2D + EV-WP-TWS-1W 300; AC: ME MXZ-2F42VF + 2x MSZ-LN25VGV; PV: 14.08 kWp O/W + SMA STP 8.0; Vent: Zehnder Q600 ERV + Ubbink AirExcellent.
Net een nieuwe warmtepomp dus wat dingen aan het testen + een ouder huis uit 1972. Minimale vermogen van deze ligt helaas ook wat hoog dus 27/28 ta is het laagste wat ik kan.
van het weekend geeft die 6 en 8 graden aan, dan ga ik hem even op 28 graden testen en kijken of die dan wel gaat terug regelen.
@sebastiaanPs
van het weekend ga ik hem even een weekend lang laten draaien, normaal gesproken draait die ten alle tijden alleen overdag ook in de winter.
@sven1234
Dat klinkt wel veilig om te gaan doen, waar kan ik de nieuwe firmware vinden als ik vragen mag?.
[ Voor 15% gewijzigd door Cookiemonsterrr op 15-10-2025 10:55 ]
Maar wel op 28hz en delta T van 2.5 bij output van ~3.8kW dus lang niet min vermogen, maar de beste COP haal ik meestal niet bij min vermogen.
Eenvoudig + Goedkoop Mitsubishi Warmtepomp uitlezen/besturen met een ESP32
Netjes toch, vind bij mij gewoon bijzonder dat ik eigenlijk ergens de 5 zou zitten. Maarjaa zoals ik zeg mij hoor je niet klagen.
Zie een van mijn eerste reacties naar jou met een hyperlink of de gepinde posts in het topic.Cookiemonsterrr schreef op woensdag 15 oktober 2025 @ 10:51:
@Grolsch
van het weekend geeft die 6 en 8 graden aan, dan ga ik hem even op 28 graden testen en kijken of die dan wel gaat terug regelen.
@sebastiaanPs
van het weekend ga ik hem even een weekend lang laten draaien, normaal gesproken draait die ten alle tijden alleen overdag ook in de winter.
@sven1234
Dat klinkt wel veilig om te gaan doen, waar kan ik de nieuwe firmware vinden als ik vragen mag?.
WP: Mitsubishi PUHZ-SW75YAA + ERSD-VM2D
ik had vanaf v10 geupgrade vorig jaar
Eenvoudig + Goedkoop Mitsubishi Warmtepomp uitlezen/besturen met een ESP32
Wat zegt de handleiding?morlune schreef op woensdag 15 oktober 2025 @ 16:07:
Even een snel vraagje, ik heb een compensatie curve aangemaakt zodat de aanvoer temperatuur hoger is naarmate het buiten kouder is.
Echter, werkt dat nog als ik de verwarm modus op het huisje zet?
Of moet het op deze stand:
TLDR: De ruimtetemperatuurregeling werkt enkel met buitentemperatuur, binnentemperatuur en wat regelparameters die je in kunt stellen. Niet met de curve. Zoek in dit topic maar even terug, het is al vaak behandeld (misschien zelfs wel in een gepinde post).
WP: ME PUHZ-SW75YAA + ERSD-VM2D + EV-WP-TWS-1W 300; AC: ME MXZ-2F42VF + 2x MSZ-LN25VGV; PV: 14.08 kWp O/W + SMA STP 8.0; Vent: Zehnder Q600 ERV + Ubbink AirExcellent.
@SebastiaanPs Ik heb zojuist de instellingen even bekeken, die staan nu op:SebastiaanPs schreef op maandag 13 oktober 2025 @ 21:00:
@tromphakvoort
Wat ook helpt is die ruimteregeling beter instellen. Hoe staat het nu?
Zie: Andrehj in "Mitsubishi Electric Ecodan Lucht/Water Warmtepompen"
Je zou nu bijv minimum op 25 gr kunnen zetten, max op 35 gr. Mode normal. Interval 60 min. Thermo diff adjust ON met -5 en +5 gr. Hiermee krijg je langere runs. Als je te lange runs en veel overshoot krijgt dan kun je het interval weer wat korter zetten en de thermo diff adjust waarden wat kleiner.
Voorloop temp
- min 25
- max 40
- modus normaal
- interval 10 min
- On
- boven +3 c
- onder -1 c
[ Voor 7% gewijzigd door tromphakvoort op 15-10-2025 17:49 . Reden: formatering van tekst ]
@nessio Het vloeroppervlakte is ca. 60,5m2 op de begane grond en 44m2 op de eerste verdieping. Ik ga de settings even aanpassen om te kijken hoe het dan gaat draaien.nessio schreef op dinsdag 14 oktober 2025 @ 12:20:
@tromphakvoort Ik heb mijn wp ingesteld zoals Sebastiaan meld.
In voor / najaar heb ik ook wat overshoot.
Ik stook dus van 10-16. De rest doet de wtw.
Overigens lijkt mij de suz60 te groot voor jouw tussenwoning ( vloeropp?)
Ik heb ondertussen twee keer een lange run gehad met verwarmen, eentje met de pomp op stand 4 en de andere met de pomp op stand 5. Het lijkt er op dat de WP al heel veel beter draait met de verhoogde flow. Ik heb tot nu toe maar twee runs gehad die beiden lang gelopen hebben, naast deze twee runs is de WP niet weer opnieuw aangegaan wat een goed teken lijkt te zijn. Ben blij om te zien dat de WP nu lange runs lijkt te maken, zou alleen nog wel fijn zijn als hij dit overdag doet op de goedkope uren i.p.v. s nachts als de stroom relatief duur ismichaelvo schreef op dinsdag 14 oktober 2025 @ 15:06:
@tromphakvoort
Ik ben even door je posts heen gegaan maar het zijn wel heel veel data en plots ondertussen. Ik heb het geprobeerd samen te vatten:
Status:
- ERST20D-VM2ED met SUZ-SWM60VA
- Mitsubishi thermosstaat in woonkamer
- nieuwbouw tussenwoning met buitenunit in schoorsteen
- 2 verdiepingen vloerverwarming, beneden 6 groepen alles open en boven 6 groepen passief nageregeld (kunnen geen vraag genereren)
- geen buffervat te zien op foto's maar wel 2 waterpompen waarvan er 1tje alleen draait bij niet-SWW
- curve ingesteld op 30/-10 bij 25/15
- pompstand 3 (ongeveer 11 L/min)
Grafieken tot nu toe:
6-okt met verwarmingsstand curve:
- SWW run op booster vanwege rommel ervoor
- stabiele run 2 uur lang met Ta/Tr 27,0/24,5 (compressor 20Hz, minimum vermogen)
- daarna continu pendelgedrag en op een gegeven moment boosterheater die stukken overneemt.
- einde van de plots stabiele run op Ta 32 graden
12-okt met verwarmingsstand ruimte maar lockout regeling ESP
- instellingen ruimteregeling onbekend
- compressor toert in paar minuten op richting 40 Hz en slaat dan vrij snel af
- Ta richting 28 graden, Tr onduidelijk maar vanuit vermogen (4kW) en flow (11 L/min) moet dat ongeveer 23 graden zijn.
13-okt met verwarmingsstand ruimte
- 3 uur lang verwarmen, afwisselend warmtepomp & booster
- om 9.30u en 11.00u loopt er een roze lijn naar 60 graden, lijkt condensatietemp te zijn maar evt ook zone 1 ruimte temp. Allebei einde van een 30 minuten compressor run op 20 Hz
- warmtepomp continu rondom allerlaagste vermogensrange (~3kW)
Belangrijkste observatie:
Compressor start initieel richting 40Hz voordat hij terugmoduleert. Daardoor vaak meteen al pendel gedrag omdat hij warmte niet kwijt kan. Op den duur is hij de weg kwijt en gaat ie uit pure ellende maar op de booster verwarmen.
Openstaande vragen:
1) Waarom stuurt de binnenunit een tweede waterpomp aan?
2) Wat en waarom gaat er richting de 60 graden bij normaal verwarmingsbedrijf?
Plan:
Stabiele regeling zoeken d.m.v. vaste Ta:
1) Verwarmingsmodus vaste Ta (verwarming flow), setpoint 32 graden.
2) Pompsnelheid verwarming naar stand 5
3) Thermostaten bovenverdieping op gewenste waarde zetten (dus niet per se hoog (open) of laag (dicht)). Alleen beneden zou genoeg flow moeten gaan leveren.
4) Na warmtevraag grafieken genereren/delen met de volgende data:
- Status bedrijf
- Verwarmingsbron
- Gekozen werking mode
- Status waterpomp
- Status waterpomp 2
- Compressor
- Aanvoer temp
- Retour temp
- Buiten temp
- Koelmiddel condensatie temp
- Zone 1 flow setpoint waarde
- Compressor frequentie
- Flow waarde
En dan hoop ik dat we (ik in ieder geval) een wat duidelijker beeld gaan krijgen...
Ik ga de settings van @SebastiaanPs nog doorvoeren om te kijken of dat de WP nog beter laat draaien. Hebben jullie nog verdere verbetering die ik zou kunnen toepassen?
Maandag 13-10 (pompsnelheid 4):
/f/image/qJliamy2lJl1rgg6h5aBGhib.png?f=fotoalbum_large)
/f/image/xD0xojG0SqYHihICPB3hIaLd.png?f=fotoalbum_large)
Dinsdag 14-10 (pompsnelheid 5):
/f/image/biWKTesafzU9zUr1auubM9ii.png?f=fotoalbum_large)
Halve graad nachtverlaging en halve graad dagverhoging doet het hem, bijv 23:00u naar 19.5 gr, 10:00u naar 20.0 gr en 13:00u naar 20.5 gr. Dan krijg je overdag runs tijdens PV productie. Werkt vooral goed in het tussenseizoen.
Pompstand 5 doe ik niet aan want ik vind de zoem van de circulatiepomp dan irritant.
Gebruik van de back-up heater niet meer gezien? En heb je een beetje een goede COP tijdens die run vandaag?
WP: Mitsubishi Electric SUZ-SWM80VA2 + ERSD-VM2D. PV 3330 Wp. Huis 1931, gasloos sinds jan '24.
Die suz60 is gewoon te groot voor jouw huis. Gauw via de klok programmeren op de controller 11-15u op zonnestroom als die schijnt.
2-1 kap, 200m2, SUZ-SWM60VA+ Open Source ME+wtw
Pomp op 5 geeft dus nog 20% meer flow, als je daar verder geen last van hebt zou ik m daar op laten staan.
Je ziet wel dat de aanvoertemp nog steeds wat boven de setpoint blijft, hoewel het me niet helemaal duidelijk is of dat ook de reden van het afslaan op 14-10 is. Het aanpassen van de instellingen van de ruimteregeling om een groter bereik toe te staan gaat hier dus wel bij helpen.
De buitentemperatuur lijkt mij niet heel schokkend laag dus je schoorsteen is volgens mij (nog) geen groot issue.
Grootste issue was dus gewoon het bizar veel pendelen door te weinig afgifte. Vanaf hier verder finetunen. Ik had in mijn voorstel trouwens vaste Ta genoemd maar dat lijkt nu niet meer nodig. Ik gebruik zelf ook de ruimteregeling en ben hier wel positief over.
[ Voor 10% gewijzigd door michaelvo op 15-10-2025 18:50 ]
WP: ME PUHZ-SW100YAA + EHSC-VM2D + HTWBOI-300 || AC: MHI SRK/C 50 ZS-W + MHI SRK/C 35 ZS-W || PV: 10.4 kWp ZO/ZW + Enphase IQ8+ || MV: Itho Daalderop CVE-S Optima Inside CO2
WP: ME PUHZ-SW100YAA + EHSC-VM2D + HTWBOI-300 || AC: MHI SRK/C 50 ZS-W + MHI SRK/C 35 ZS-W || PV: 10.4 kWp ZO/ZW + Enphase IQ8+ || MV: Itho Daalderop CVE-S Optima Inside CO2
Ik vraag het me af…michaelvo schreef op woensdag 15 oktober 2025 @ 18:49:
Pomp op 5 geeft dus nog 20% meer flow, als je daar verder geen last van hebt zou ik m daar op laten staan.
Mijn warmtepomp verbruikt met alleen de circulatiepomp ingeschakeld 58W bij stand 4 en 76W bij stand 5, verschil van 18W.
Het minimum elektrisch vermogen van een SUZ-SWM60VA is ~ 457W bij A12W25.
Met circulatiepomp stand 5 win je maximaal 1 gr lagere Ta en dus 2.0-2.5% betere COP, mogelijk win je minder. Maar je hebt ~ 3.9% extra elektrisch verbruik. Onder de streep zou stand 5 dus wel eens nadelig kunnen uitpakken voor de COP, vergeleken met stand 4.
WP: Mitsubishi Electric SUZ-SWM80VA2 + ERSD-VM2D. PV 3330 Wp. Huis 1931, gasloos sinds jan '24.
Helemaal met je eens dat het qua COP berekening wel eens nadelig kan uitpakken, echter ik zie nog steeds een matige warmteafgifte en dan kan de 20% extra flow net het verschil zijn tussen een lange run of tussentijds gependel door de wat hogere opstart.SebastiaanPs schreef op woensdag 15 oktober 2025 @ 19:55:
[...]
Ik vraag het me af…
Mijn warmtepomp verbruikt met alleen de circulatiepomp ingeschakeld 58W bij stand 4 en 76W bij stand 5, verschil van 18W.
Het minimum elektrisch vermogen van een SUZ-SWM60VA is ~ 457W bij A12W25.
Met circulatiepomp stand 5 win je maximaal 1 gr lagere Ta en dus 2.0-2.5% betere COP, mogelijk win je minder. Maar hebt ~ 3.9% extra elektrisch verbruik. Onder de streep zou stand 5 dus wel eens nadelig kunnen uitpakken voor de COP, vergeleken met stand 4.
WP: ME PUHZ-SW100YAA + EHSC-VM2D + HTWBOI-300 || AC: MHI SRK/C 50 ZS-W + MHI SRK/C 35 ZS-W || PV: 10.4 kWp ZO/ZW + Enphase IQ8+ || MV: Itho Daalderop CVE-S Optima Inside CO2
Ook deze 18 W helpt mee aan het opwarmen van je woning. Een deel van deze energie zal zelfs door het water worden opgenomen, dus als het ergens anders kan helpen, lijkt mij dit geen probleemSebastiaanPs schreef op woensdag 15 oktober 2025 @ 19:55:
[...]
Ik vraag het me af…
Mijn warmtepomp verbruikt met alleen de circulatiepomp ingeschakeld 58W bij stand 4 en 76W bij stand 5, verschil van 18W.
Het minimum elektrisch vermogen van een SUZ-SWM60VA is ~ 457W bij A12W25.
Met circulatiepomp stand 5 win je maximaal 1 gr lagere Ta en dus 2.0-2.5% betere COP, mogelijk win je minder. Maar je hebt ~ 3.9% extra elektrisch verbruik. Onder de streep zou stand 5 dus wel eens nadelig kunnen uitpakken voor de COP, vergeleken met stand 4.
Dankjewel ik had er overheen gekeken.
Maar ik heb nu alle versies geprobeerd alleen hij blijft 1x per seconde knipperen.
Komt dit omdat ik een ftc5 heb en de firmware voor ftc 6 is ?
Dus jij probeert de software voor een FTC6 op een FTC5 te flashen?Cookiemonsterrr schreef op woensdag 15 oktober 2025 @ 21:31:
Dankjewel ik had er overheen gekeken.
Maar ik heb nu alle versies geprobeerd alleen hij blijft 1x per seconde knipperen.
Komt dit omdat ik een ftc5 heb en de firmware voor ftc 6 is ?
Precies voor dit soort niet bijster slimme acties zit die beveiliging er op... Wees blij dat ze dat erin geprogrammeerd hebben, anders kon je nu een nieuwe FTC halen, en die zijn niet goedkoop.
WP: ME PUHZ-SW75YAA + ERSD-VM2D + EV-WP-TWS-1W 300; AC: ME MXZ-2F42VF + 2x MSZ-LN25VGV; PV: 14.08 kWp O/W + SMA STP 8.0; Vent: Zehnder Q600 ERV + Ubbink AirExcellent.
Ja klopt, het is alleen voor ftc 6. Er is al eerder gevraagd of iemand ook nieuwere software heeft voor ftc 5, maar daar heb ik nooit een reactie op gezien. Dan is het even testen met de hogere Ta of hij dan wel beter terug wil moduleren.Cookiemonsterrr schreef op woensdag 15 oktober 2025 @ 21:31:
@Sven1234
Dankjewel ik had er overheen gekeken.
Maar ik heb nu alle versies geprobeerd alleen hij blijft 1x per seconde knipperen.
Komt dit omdat ik een ftc5 heb en de firmware voor ftc 6 is ?
Zoek ook nog even terug in dit topic op de term "printplaat". Vorig jaar waren er wat problemen met SUZ units die bij lage buitentemperaturen niet of heel laat pas wouden terug moduleren. Jouw unit is nog ouder, dus misschien zit er daar ook een bug in. Eventueel kan je ook bij buren navragen als het projectbouw was. Als meer mensen hetzelfde probleem hebben, dan lukt het misschien iets makkelijker om Alklima te laten komen.
WP: Mitsubishi PUHZ-SW75YAA + ERSD-VM2D
Daarom ben ik geen fan van iets te flashen, anders een mooi excuus voor een hele nieuwe unit te installeren want bent deze herrieschopper wel zat. De nieuwe zijn veel stiller heb ik al gemerkt.
@Sven1234
Ja het was een bouw project en er zit 10 jaar garantie op wat nu nog niet verstreken is. De buren kijken daar niet naar, maar iedereen word gek van de herrie dus er is kans dat meer buren er last van hebben zonder het te weten.
Ik kijk het even aan met een hogere TA anders toch even de Bam en alklima bellen.
Mijn vraag: kun je in de nieuwe binnenunit nog steeds alles zelf goed aanpassen, zoals legionellaruns, stille modi, etc.? Of is het heel erg veranderd allemaal in de interface/software?
[ Voor 4% gewijzigd door A-J op 17-10-2025 19:13 ]
WP: PUHZ-SHW112YAA + EHSC-VM2D en PV: 8355 Wp
@michaelvo & @SebastiaanPs ,michaelvo schreef op woensdag 15 oktober 2025 @ 18:58:
Ik heb trouwens behalve de nachtverlaging/dagverhoging ook het verwarmingsbedrijf verboden tussen 7u en 9u en tussen 18u en 20u. Dus als de dagelijkse run overdag straks niet meer genoeg is gaat hij ergens nog een nachtelijke run maken, maar iig niet in de dure uren!
De warmtepomp staat bij ons op zolder in een technische ruimte, ik hoor vrijwel niets van de warmtepomp en heb nog geen verschil in geluid gemerkt tussen pompstand 3, 4 of 5. Ik heb nog wel weer gezien dat er op een moment de booster bij gesprongen is, wat dan wel gek is lijkt me.
Wat betreft het uitschakelen van het verwarmingssysteem, het op specifieke momenten laten draaien van de SWW en de nachtverlaging en dagverhoging. Hebben jullie dit allemaal op de WP zelf ingesteld of allemaal via HomeAssistant geregeld? Ik kan bijvoorbeeld in de weekklok wel aangeven wanneer ik wil dat verwarmen/koelen/sww draaien mag en ook op hoeveel graden ik het dan wil hebben, maar die interval is in hele graden en niet in halve graden. Zit hier nog verschil in qua werking van de WP? Kan die bijvoorbeeld beter zelf voorspellen hoe hij moet gaan draaien o.b.v. de weekklok of is het aansturen via HA ook net zo goed?
Hierbij ook nog wat inzicht in de laatste drie runs.
15-10 (pompstand 5):
/f/image/uQVcJ4YuGflU7NAUnzUbdVyh.png?f=fotoalbum_large)
/f/image/Avis2RBCBuEvUrUGkFgIBUr8.png?f=fotoalbum_large)
/f/image/4Us4FgTmxMtttoizGgl9VZOy.png?f=fotoalbum_large)
16-10 (pompstand 5):
/f/image/jt3vg6w0jTAEcFxyriKwyC4p.png?f=fotoalbum_large)
/f/image/SbOFVVMZoXDwO5uKt8ak4C3d.png?f=fotoalbum_large)
/f/image/sX1tPboiQuHkuGYielYNotVr.png?f=fotoalbum_large)
17-10 (pompstand 5), handmatig overdag de thermostaat verhoogd naar 23 om een run te forceren:
/f/image/1zxlrVBN9yW9SYYbhZlZvAy9.png?f=fotoalbum_large)
/f/image/TQJRjtFQd30t12vsBhWJQk0D.png?f=fotoalbum_large)
[ Voor 12% gewijzigd door tromphakvoort op 17-10-2025 20:32 . Reden: COP toegevoegd ]
@Dsbwouter Nee op het moment nog niet, heb wel een P1 meter en ga nu uit van de KWh rapportage van de WP zelf. De elektricien heeft in de meterkast alle plekken naast de groepen al gevuld en heeft de bedrading erg kort afgeknipt waardoor het lastig is om een HomeWizard KWh meter te plaatsen, hebben jullie nog suggesties voor meters die bijv. met CT klemmen werken? Zit anders te denken om misschien in de technische ruimte een meter tussen de kabel te plaatsen i.p.v. in de meterkast.Dsbwouter schreef op woensdag 15 oktober 2025 @ 18:46:
@tromphakvoort
Heb jij een kWh meter voor de wp?
Ik neem aan dat je de FTC7 bedoelt. Voor zover ik weet kan die niet minder dan de FTC6. De belangrijkste wijziging is het display en de user interface. De connector naar buiten (CN105) is volgens mij ongewijzigd, hooguit zijn er wat functies bijgekomen. Maar wellicht dat Tweakers met ervaring met beide types (@Technician- of @koevlaas2 ) mij kunnen corrigeren.A-J schreef op vrijdag 17 oktober 2025 @ 19:12:
Hallo allemaal, wij krijgen door grote problemen/schade aan het huis (helaas) o.a. een vernieuwing van ons warmtepomp systeem. De ‘oude’ Zubadan setup wordt vervangen naar een SHWM100 (R32) systeem.
Mijn vraag: kun je in de nieuwe binnenunit nog steeds alles zelf goed aanpassen, zoals legionellaruns, stille modi, etc.? Of is het heel erg veranderd allemaal in de interface/software?
WP: ME PUHZ-SW75YAA + ERSD-VM2D + EV-WP-TWS-1W 300; AC: ME MXZ-2F42VF + 2x MSZ-LN25VGV; PV: 14.08 kWp O/W + SMA STP 8.0; Vent: Zehnder Q600 ERV + Ubbink AirExcellent.
Nee. Ik heb ook geen verschil kunnen ontdekken tussen V17 die ik hiervoor draaide en V20.01 die ik nu heb. Als je nu al v18 draait en geen problemen hebt zou ik niet upgraden. Veel te veel werk voor iets wat dus waarschijnlijk niets oplevert.Zjemm schreef op vrijdag 17 oktober 2025 @ 19:33:
ik heb v 18 op de ftc6, en blijkbaar is er nog een v20 zoals ik dat hier lees. is daar iets van release notes van te vinden? ik heb zitten zoeken maar kan sowieso niet veel over firmware vinden
WP: ME PUHZ-SW75YAA + ERSD-VM2D + EV-WP-TWS-1W 300; AC: ME MXZ-2F42VF + 2x MSZ-LN25VGV; PV: 14.08 kWp O/W + SMA STP 8.0; Vent: Zehnder Q600 ERV + Ubbink AirExcellent.
@Zjemm ik had v10 geupgrade naar 20.01, enige wat ik merkte was iets andere sww frequentie, voor de rest niet zo spannend
Eenvoudig + Goedkoop Mitsubishi Warmtepomp uitlezen/besturen met een ESP32
Mooi dat die circulatiepomp niet hoorbaar is op stand 5. Ik zou hem op stand 4 laten staan, maar dit kan ook geen kwaad.tromphakvoort schreef op vrijdag 17 oktober 2025 @ 20:17:
[...]
@michaelvo & @SebastiaanPs ,
De warmtepomp staat bij ons op zolder in een technische ruimte, ik hoor vrijwel niets van de warmtepomp en heb nog geen verschil in geluid gemerkt tussen pompstand 3, 4 of 5. Ik heb nog wel weer gezien dat er op een moment de booster bij gesprongen is, wat dan wel gek is lijkt me.
Wat betreft het uitschakelen van het verwarmingssysteem, het op specifieke momenten laten draaien van de SWW en de nachtverlaging en dagverhoging. Hebben jullie dit allemaal op de WP zelf ingesteld of allemaal via HomeAssistant geregeld? Ik kan bijvoorbeeld in de weekklok wel aangeven wanneer ik wil dat verwarmen/koelen/sww draaien mag en ook op hoeveel graden ik het dan wil hebben, maar die interval is in hele graden en niet in halve graden. Zit hier nog verschil in qua werking van de WP? Kan die bijvoorbeeld beter zelf voorspellen hoe hij moet gaan draaien o.b.v. de weekklok of is het aansturen via HA ook net zo goed?
Hierbij ook nog wat inzicht in de laatste drie runs.
15-10 (pompstand 5):
[Afbeelding]
[Afbeelding]
[Afbeelding]
16-10 (pompstand 5):
[Afbeelding]
[Afbeelding]
[Afbeelding]
17-10 (pompstand 5), handmatig overdag de thermostaat verhoogd naar 23 om een run te forceren:
[Afbeelding]
[Afbeelding]
[Afbeelding]
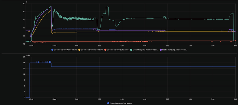
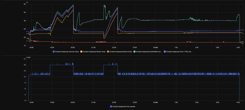
Paar dingen die me opvallen:
- flow is nu best prima: 18 L/min tijdens SWW en 16 L/min tijdens verwarmen. Dat is prima voor jouw model.
- de recirculatie lijkt hier wel mee te vallen. Op 16-10 pauzeert de warmtepomp even na de SWW run en zie je namelijk dat de buitentemperatuur maar 2 graden stijgt ten opzichte van de temp tijdens de SWW run.
- het inschakelen van de booster tijdens verwarmen snap ik nog niet. Je ziet dat de discharge temp vlak daarvoor erg snel opliep ondanks dat de compressor terug moduleert.
- op 15-10 heb je tijdens een lange verwarmingsrun bij Tbuiten 13 gr en Ta 28 a 29 gr een COP van rond de 4, dat is wat laag.
Zou je eens een grafiek kunnen plotten met de Taanvoer, Tretour, Tbuiten en de verdamper intrede, bij mij heet dat “outside unit liquid pipe 1 temp”? En diezelfde grafiek maar dan met alleen Tbuiten en “outside unit liquid pipe 1 temp”?
WP: Mitsubishi Electric SUZ-SWM80VA2 + ERSD-VM2D. PV 3330 Wp. Huis 1931, gasloos sinds jan '24.
Maar het viel mij toen ook al op die hoge temps
[ Voor 14% gewijzigd door xoror op 17-10-2025 22:19 ]
Eenvoudig + Goedkoop Mitsubishi Warmtepomp uitlezen/besturen met een ESP32
Klopt wel.Andrehj schreef op vrijdag 17 oktober 2025 @ 20:45:
[...]
Ik neem aan dat je de FTC7 bedoelt. Voor zover ik weet kan die niet minder dan de FTC6. De belangrijkste wijziging is het display en de user interface. De connector naar buiten (CN105) is volgens mij ongewijzigd, hooguit zijn er wat functies bijgekomen. Maar wellicht dat Tweakers met ervaring met beide types (@Technician- of @koevlaas2 ) mij kunnen corrigeren.
Denk dat er nog iets meer mogelijkheden inzitten.
Zie de manual van FTC7
Jou booster schakelt in omdat je condensatie temperatuur de 60° aantikt. Is een soort van beveiliging. Zie nummer 17 op de foto. Je condensatietemperatuur zit de hele tijd vrij hoog..
@xoror Dat klopt inderdaad alle buitenunit sensors in HA zijn unknown. Zijn er nog eventueel andere sensors of settings die kunnen aantonen waarom de condensatie temp zo hoog is?xoror schreef op vrijdag 17 oktober 2025 @ 22:15:
@SebastiaanPs Hij heeft een unit die bepaalde service code niet laat zien, dus ik denk niet dat hij de liquid pipe1 en 2 phase pipe kan tonen
Maar het viel mij toen ook al op die hoge temps
Ik zou niet weten hoe. Zie onder uit de screenshot van @Dsbwouter . Alleen recirculatie zal het denk ik niet zijn, omdat de COP ook wat laag is. Tekort aan koudemiddel dan? Ik zou je installateur vragen.tromphakvoort schreef op zaterdag 18 oktober 2025 @ 01:52:
[...]
@xoror Dat klopt inderdaad alle buitenunit sensors in HA zijn unknown. Zijn er nog eventueel andere sensors of settings die kunnen aantonen waarom de condensatie temp zo hoog is?
Als je installateur toch komt, dan kun je evt meteen naar die schoorsteen kijken. Van tevoren even uitzoeken welk type het is en wat je kan doen om de recirculatie te voorkomen (zie de link die ik eerder stuurde).
WP: Mitsubishi Electric SUZ-SWM80VA2 + ERSD-VM2D. PV 3330 Wp. Huis 1931, gasloos sinds jan '24.
[ Voor 6% gewijzigd door xoror op 18-10-2025 07:49 ]
Eenvoudig + Goedkoop Mitsubishi Warmtepomp uitlezen/besturen met een ESP32
Recirculatie zou alleen een te hoge condensatie temp veroorzaken als je aan het koelen bent. Dit is dus idd niet het geval. Cop is zo laag omdat je zo hoog condenseert, condensatie druk is 38b bij 60°. Normaal ligt je condensatie temperatuur aardig gelijk aan je aanvoer, bij 28° aanvoer zou je druk dan maar rond de 17b zitten. Zou idd ook een installateur bij halen en alles nalopen, hier ga je zelf weinig aan doen.
Ik deel de bevindingen van de rest. Condensatietemperatuur lijkt me hoog en COP is zeker te laag. Je draait op 15-10 en 16-10 urenlang op 20 a 26 Hz, met een thermisch vermogen van net boven de 3 kW (dT van 3 graden). De geschatte COP zit hierbij rond de 4 wat zou betekenen dat je 750 watt elektrisch vermogen afneemt. Komt dit overeen met wat je ziet op je P1 meter? Volgens het databoek heb je bij 12 graden buiten en 3 kW thermisch een COP van 7 dus 430 watt elektrisch. Daar lijkt dus zeker wat mis te gaan, werk voor de installateur.
WP: ME PUHZ-SW100YAA + EHSC-VM2D + HTWBOI-300 || AC: MHI SRK/C 50 ZS-W + MHI SRK/C 35 ZS-W || PV: 10.4 kWp ZO/ZW + Enphase IQ8+ || MV: Itho Daalderop CVE-S Optima Inside CO2
Halve graden kunnen inderdaad alleen via Home Assistant. Geen verschil qua werking, kan dus prima. Ik heb overigens de temperaturen dus via Home Assistant aangestuurd, maar ik heb op de weekklok van de binnenunit wel aangegeven dat hij tussen 7-9 en 18-20 uit moet staan. Met server control zou dit ook via Home Assistant kunnen, wellicht dat ik dat nog ga doen om de tijden wat dynamischer te maken.tromphakvoort schreef op vrijdag 17 oktober 2025 @ 20:17:
Wat betreft het uitschakelen van het verwarmingssysteem, het op specifieke momenten laten draaien van de SWW en de nachtverlaging en dagverhoging. Hebben jullie dit allemaal op de WP zelf ingesteld of allemaal via HomeAssistant geregeld? Ik kan bijvoorbeeld in de weekklok wel aangeven wanneer ik wil dat verwarmen/koelen/sww draaien mag en ook op hoeveel graden ik het dan wil hebben, maar die interval is in hele graden en niet in halve graden. Zit hier nog verschil in qua werking van de WP? Kan die bijvoorbeeld beter zelf voorspellen hoe hij moet gaan draaien o.b.v. de weekklok of is het aansturen via HA ook net zo goed?
WP: ME PUHZ-SW100YAA + EHSC-VM2D + HTWBOI-300 || AC: MHI SRK/C 50 ZS-W + MHI SRK/C 35 ZS-W || PV: 10.4 kWp ZO/ZW + Enphase IQ8+ || MV: Itho Daalderop CVE-S Optima Inside CO2
Dat klopt niet. Halve graden kun je met alles instellen wat aan de CN105 poort hangt. Dus ook met een Procon, of met Melcloud.michaelvo schreef op zaterdag 18 oktober 2025 @ 14:06:
Halve graden kunnen inderdaad alleen via Home Assistant.
Alternatief is een constante aanvoertemperatuur of WAR, met een externe thermostaat. Dan kun je op die thermostaat instellen wat je wilt. Desnoods per 0.1 °C, als je thermostaat dat ondersteunt.
[ Voor 35% gewijzigd door Andrehj op 18-10-2025 15:14 ]
WP: ME PUHZ-SW75YAA + ERSD-VM2D + EV-WP-TWS-1W 300; AC: ME MXZ-2F42VF + 2x MSZ-LN25VGV; PV: 14.08 kWp O/W + SMA STP 8.0; Vent: Zehnder Q600 ERV + Ubbink AirExcellent.
Ok ik bedoelde natuurlijk in de specifieke situatie van @tromphakvoort ...Andrehj schreef op zaterdag 18 oktober 2025 @ 15:10:
[...]
Dat klopt niet. Halve graden kun je met alles instellen wat aan de CN105 poort hangt. Dus ook met een Procon, of met Melcloud.
Alternatief is een constante aanvoertemperatuur of WAR, met een externe thermostaat. Dan kun je op die thermostaat instellen wat je wilt. Desnoods per 0.1 °C, als je thermostaat dat ondersteunt.
WP: ME PUHZ-SW100YAA + EHSC-VM2D + HTWBOI-300 || AC: MHI SRK/C 50 ZS-W + MHI SRK/C 35 ZS-W || PV: 10.4 kWp ZO/ZW + Enphase IQ8+ || MV: Itho Daalderop CVE-S Optima Inside CO2
En zit er nog een Silent Mode op? Ik weet niet welk model buitenunit je hebt?Technician- schreef op vrijdag 17 oktober 2025 @ 22:38:
[...]
Klopt wel.
Denk dat er nog iets meer mogelijkheden inzitten.
Zie de manual van FTC7
Zoals in FTC6 kon ik mijn Zubadan in 2 ‘geknepen’ modi zetten en ik vraag me af of dit met het nieuwe systeem nog kan?
WP: PUHZ-SHW112YAA + EHSC-VM2D en PV: 8355 Wp
Tuurlijk.A-J schreef op maandag 20 oktober 2025 @ 08:35:
[...]
En zit er nog een Silent Mode op? Ik weet niet welk model buitenunit je hebt?
Zoals in FTC6 kon ik mijn Zubadan in 2 ‘geknepen’ modi zetten en ik vraag me af of dit met het nieuwe systeem nog kan?
Zoals bij zoveel vaak gestelde vragen is het antwoord op deze ook al gegeven in een gepinde post: DutchWing in "Mitsubishi Electric Ecodan Lucht/Water Warmtepompen"morlune schreef op maandag 20 oktober 2025 @ 17:38:
Enig idee waarom mijn warmtepomp bij een buitentemperatuur van 16 graden nog met enige regelmaat soms het warmte element gebruikt midden op de dag? (Bliksemschicht op het bedieningspaneel). Welke instellingen zou ik hiervoor kunnen controleren?
Tip: Lees die gepinde posts (en daarna de rest van dit topic), dat scheelt veel vragen die steeds terug komen.
WP: ME PUHZ-SW75YAA + ERSD-VM2D + EV-WP-TWS-1W 300; AC: ME MXZ-2F42VF + 2x MSZ-LN25VGV; PV: 14.08 kWp O/W + SMA STP 8.0; Vent: Zehnder Q600 ERV + Ubbink AirExcellent.
Heb ik een post over het hoofd gezien?
Compressor frequentie:
/f/image/Xsm0w4DxOrZr5ZNGeb3wX4Yg.png?f=fotoalbum_large)
/f/image/GUpjJobE1ie8BZKazV7Mr1nv.png?f=fotoalbum_large)
Legenda:
- donkerblauw: flow setpoint (geregeld door warmtepomp)
- Geel: kamertemperatuur zoals aangegeven door Mitsubishi thermostaat
- Oranjerood: kamertemperatuur setpoint (wordt geregeld door automation a.d.h.v. stroomprijzen)
- Groen: aanvoertemperatuur
- Paars: retourtemperatuur
Flow sensor Ecodan:
/f/image/tqbfrOQUXQro7HgDPcWB7npz.png?f=fotoalbum_large)
Opgenomen vermogen:
[ Voor 7% gewijzigd door Tiimmeh op 21-10-2025 21:10 ]
Wat voor modus draai je? Kamertemperatuur blijkbaar, beter lezen...Tiimmeh schreef op dinsdag 21 oktober 2025 @ 20:20:
Ik heb hier veel hits gevonden die hetzelfde probleem als het mijne beschrijven, maar kom tot dusver niet op een (voor mij) werkende oplossing... Ik zie in mijn monitoring op HA dat mijn regeling op kamertemperatuur ervoor kiest om de booster bij te schakelen zonder dat daar aanleiding toe is. De welbekende "Elektr.weerstand" instelling staat voor zowel SWW als verwarmen al uit. Onderstaand data uit mijn HA monitoring, om iets voor 4:00 schiet de flow setpoint onverklaarbaar omhoog, tegelijk schakelt de buitenunit uit en wordt er gekozen om de booster in te schakelen. Het is momenteel nog veel te warm buiten om dit aan defrost e.d. te wijten. Flow lijkt m.i. OK (gelezen dat dit soms de oorzaak is) en firmware versie 1801 wordt gebruikt. Flow min/max staat ingesteld op 25-40 graden.
Heb ik een post over het hoofd gezien?
[Afbeelding]
[Afbeelding]
[Afbeelding]
[Afbeelding]
Dat het buiten te warm is volgens mij precies het probleem. Je compressor zit al op 20 Hz en de watertemperatuur blijft maar toenemen en toenemen. Op een gegeven moment wordt het te warm en kan de compressor niet verder terug in frequentie en schakelt hij uit. Ik denk dat hij daarom de booster gebruikt omdat de warmtepomp zijn vermogen niet meer kwijt kan en met de booster is het beter te regelen.
Heb je de verwarming echt nodig? Kan je meer groepen openzetten? Je kan eventueel ook nog spelen met Thermo Diff instellingen zodat de warmtepomp het watertemperatuur iets warmer laat worden dan hij eigenlijk wilt voordat hij afslaat.
Maar ik laat me graag verbeteren mocht ik het mis hebben.
[ Voor 6% gewijzigd door pascallj op 21-10-2025 20:34 ]
Daar heb ik ook over zitten nadenken, maar afslaan om die reden heb ik tot dusver alleen gezien bij veel hogere flow temperaturen. Als ik het goed begrijp zou dat zelfs pas bij de ingestelde 40 graden max moeten gebeuren? Aanvoer stagneert iig op 27 graden, wat m.i. niet absurd hoog is. Het huis is volledig voorzien van vloerverwarming (ca 60m2) en alle groepen staan volledig open.pascallj schreef op dinsdag 21 oktober 2025 @ 20:31:
[...]
Wat voor modus draai je? Kamertemperatuur blijkbaar, beter lezen...
Dat het buiten te warm is volgens mij precies het probleem. Je compressor zit al op 20 Hz en de watertemperatuur blijft maar toenemen en toenemen. Op een gegeven moment wordt het te warm en kan de compressor niet verder terug in frequentie en schakelt hij uit. Ik denk dat hij daarom de booster gebruikt omdat de warmtepomp zijn vermogen niet meer kwijt kan en met de booster is het beter te regelen.
Heb je de verwarming echt nodig? Kan je meer groepen openzetten? Je kan eventueel ook nog spelen met Thermo Diff instellingen zodat de warmtepomp het watertemperatuur iets warmer laat worden dan hij eigenlijk wilt voordat hij afslaat.
Maar ik laat me graag verbeteren mocht ik het mis hebben.
Thermo diff staat op standaard en tevens het maximale: +/- 5.
Nee, in ruimteregeling blijft hij op minimumvermogen doordraaien totdat je Ta boven de ingestelde diff grens komt, of totdat de ruimtetemperatuur 1,0 graden boven setpoint is. In beide gevallen gaat de warmtepomp dan uit, om op een later moment weer te starten. Zou nooit tot booster gebruik moeten leiden.pascallj schreef op dinsdag 21 oktober 2025 @ 20:31:
[...]Dat het buiten te warm is volgens mij precies het probleem. Je compressor zit al op 20 Hz en de watertemperatuur blijft maar toenemen en toenemen. Op een gegeven moment wordt het te warm en kan de compressor niet verder terug in frequentie en schakelt hij uit. Ik denk dat hij daarom de booster gebruikt omdat de warmtepomp zijn vermogen niet meer kwijt kan en met de booster is het beter te regelen.
@Tiimmeh flow is idd prima voor jouw niet al te grote warmtepomp. Nog even voor de zekerheid, je draait de Mitsubishi ruimteregeling met Mitsubishi thermostaat?
Meest opvallende dat ik zie is dat het opgenomen vermogen perfect correleert met de frequency, tot 03.30u. Dan verdubbelt het opgenomen vermogen (van 300W naar 600W) terwijl de frequency op 20Hz blijft en het afgegeven vermogen (delta T) ook stabiel. Kun je in alle data nog meer opvallende dingen terugvinden qua temperaturen ofzo rond dat tijdstip?
WP: ME PUHZ-SW100YAA + EHSC-VM2D + HTWBOI-300 || AC: MHI SRK/C 50 ZS-W + MHI SRK/C 35 ZS-W || PV: 10.4 kWp ZO/ZW + Enphase IQ8+ || MV: Itho Daalderop CVE-S Optima Inside CO2
Tiimmeh schreef op dinsdag 21 oktober 2025 @ 20:20:
Ik heb hier veel hits gevonden die hetzelfde probleem als het mijne beschrijven, maar kom tot dusver niet op een (voor mij) werkende oplossing... Ik zie in mijn monitoring op HA dat mijn regeling op kamertemperatuur ervoor kiest om de booster bij te schakelen zonder dat daar aanleiding toe is. De welbekende "Elektr.weerstand" instelling staat voor zowel SWW als verwarmen al uit. Onderstaand data uit mijn HA monitoring, om iets voor 4:00 schiet de flow setpoint onverklaarbaar omhoog, tegelijk schakelt de buitenunit uit en wordt er gekozen om de booster in te schakelen. Het is momenteel nog veel te warm buiten om dit aan defrost e.d. te wijten. Flow lijkt m.i. OK (gelezen dat dit soms de oorzaak is) en firmware versie 1801 wordt gebruikt. Flow min/max staat ingesteld op 25-40 graden.
Heb ik een post over het hoofd gezien?
[Afbeelding]
[Afbeelding]
[Afbeelding]
[Afbeelding]
/f/image/GUpjJobE1ie8BZKazV7Mr1nv.png?f=fotoalbum_large)
Ik snap er niks van.
Kun je van bovenstaande grafiek even aangeven wat de verschillende kleuren zijn (of, liever nog, het plaatje in je post aan passen)?
WP: ME PUHZ-SW75YAA + ERSD-VM2D + EV-WP-TWS-1W 300; AC: ME MXZ-2F42VF + 2x MSZ-LN25VGV; PV: 14.08 kWp O/W + SMA STP 8.0; Vent: Zehnder Q600 ERV + Ubbink AirExcellent.
Ik gebruik inderdaad de mitsubishi thermostaat (de draadloze).michaelvo schreef op dinsdag 21 oktober 2025 @ 20:46:
[...]
Nee, in ruimteregeling blijft hij op minimumvermogen doordraaien totdat je Ta boven de ingestelde diff grens komt, of totdat de ruimtetemperatuur 1,0 graden boven setpoint is. In beide gevallen gaat de warmtepomp dan uit, om later weer te stoppen. Zou nooit tot booster gebruik moeten leiden.
@Tiimmeh flow is idd prima voor jouw niet al te grote warmtepomp. Nog even voor de zekerheid, je draait de Mitsubishi ruimteregeling met Mitsubishi thermostaat?
Meest opvallende dat ik zie is dat het opgenomen vermogen perfect correleert met de frequency, tot 03.30u. Dan verdubbelt het opgenomen vermogen (van 300W naar 600W) terwijl de frequency op 20Hz blijft en het afgegeven vermogen (delta T) ook stabiel. Kun je in alle data nog meer opvallende dingen terugvinden qua temperaturen ofzo rond dat tijdstip?
Klein detail wellicht van belang: ik heb een automation die de setpoint elk kwartier aanpast aan de hand van de stroomprijs. Mijn vermoeden was dat de regeling daardoor van slag raakt. Afgelopen nacht heb ik gedraaid waarbij deze dynamische setpoint uitstaat als de warmtepomp aan het verwarmen is. Helaas krijg ik dan een vrijwel identiek profiel, dus dat lijkt niet de aanleiding.
Overigens zie ik ook daar dezelfde toename van 300W naar 600W, dus daar lijkt een verband te zijn.
Excuus, heb mijn vorige post zojuist aangepast!Andrehj schreef op dinsdag 21 oktober 2025 @ 21:03:
[...]
[Afbeelding]
Ik snap er niks van.
Kun je van bovenstaande grafiek even aangeven wat de verschillende kleuren zijn (of, liever nog, het plaatje in je post aan passen)?
zie SebastiaanPs in "Mitsubishi Electric Ecodan Lucht/Water Warmtepompen"
Eenvoudig + Goedkoop Mitsubishi Warmtepomp uitlezen/besturen met een ESP32
Gok dat hij die ook niet kan zien. Maar in dat kader ben ik wel benieuwd naar de condensatie temperatuur...xoror schreef op dinsdag 21 oktober 2025 @ 21:23:
@Timmeh heb je data van de buiten unit ? Liquid pipe1 temp bijv?
zie SebastiaanPs in "Mitsubishi Electric Ecodan Lucht/Water Warmtepompen"
WP: ME PUHZ-SW100YAA + EHSC-VM2D + HTWBOI-300 || AC: MHI SRK/C 50 ZS-W + MHI SRK/C 35 ZS-W || PV: 10.4 kWp ZO/ZW + Enphase IQ8+ || MV: Itho Daalderop CVE-S Optima Inside CO2
Eenvoudig + Goedkoop Mitsubishi Warmtepomp uitlezen/besturen met een ESP32
Ik heb die data niet helaas, draai nog de voorganger van de software van @xororxoror schreef op dinsdag 21 oktober 2025 @ 21:23:
@Timmeh heb je data van de buiten unit ? Liquid pipe1 temp bijv?
zie SebastiaanPs in "Mitsubishi Electric Ecodan Lucht/Water Warmtepompen"
Maar die compressor temperaturen zouden inderdaad de oorzaak kunnen zijn. Kan ik die temperaturen wellicht inzien via het bedieningspaneel? Dan kan ik de compressor temperaturen handmatig bekijken bij de volgende cyclus.
Kan als alternatief even switchen naar de software van @xoror om mee te loggen, maar dat heeft wat tijd nodig.
Je kan via service code wel kijken, maar je heb temps nodig op dat moment zoals de case waar naar ik wees. Als die de booster start ben je al te laat, je wil even ervoor zien. Bij die andere case zag je dat heel duidelijk.
met mijn software kan je dmv bias ook makkelijker spelen met dynamische energie tarieven
[ Voor 15% gewijzigd door xoror op 21-10-2025 22:37 ]
Eenvoudig + Goedkoop Mitsubishi Warmtepomp uitlezen/besturen met een ESP32
[ Voor 3% gewijzigd door pascallj op 21-10-2025 23:13 ]
Flow setpoint gaat in één keer 6 gr omhoog, zou dat de verklaring kunnen zijn voor inschakelen back-up heater? Ik zie niet direct een andere verklaring, maar zou ook geïnteresseerd zijn in condensation temperature vanwege die case afgelopen week. Heb je de COP ook?Tiimmeh schreef op dinsdag 21 oktober 2025 @ 20:20:
Ik heb hier veel hits gevonden die hetzelfde probleem als het mijne beschrijven, maar kom tot dusver niet op een (voor mij) werkende oplossing... Ik zie in mijn monitoring op HA dat mijn regeling op kamertemperatuur ervoor kiest om de booster bij te schakelen zonder dat daar aanleiding toe is. De welbekende "Elektr.weerstand" instelling staat voor zowel SWW als verwarmen al uit. Onderstaand data uit mijn HA monitoring, om iets voor 4:00 schiet de flow setpoint onverklaarbaar omhoog, tegelijk schakelt de buitenunit uit en wordt er gekozen om de booster in te schakelen. Het is momenteel nog veel te warm buiten om dit aan defrost e.d. te wijten. Flow lijkt m.i. OK (gelezen dat dit soms de oorzaak is) en firmware versie 1801 wordt gebruikt. Flow min/max staat ingesteld op 25-40 graden.
Heb ik een post over het hoofd gezien?
Compressor frequentie:
[Afbeelding]
[Afbeelding]
Legenda:
- donkerblauw: flow setpoint (geregeld door warmtepomp)
- Geel: kamertemperatuur zoals aangegeven door Mitsubishi thermostaat
- Oranjerood: kamertemperatuur setpoint (wordt geregeld door automation a.d.h.v. stroomprijzen)
- Groen: aanvoertemperatuur
- Paars: retourtemperatuur
Flow sensor Ecodan:
[Afbeelding]
Opgenomen vermogen:
[Afbeelding]
Hoe meet je het opgenomen vermogen? Lijkt niet heel exact: de meting volgt niet helemaal adequaat de compressor en het is voor vs. na booster verschillend bij dezelfde compressorfrequentie.
WP: Mitsubishi Electric SUZ-SWM80VA2 + ERSD-VM2D. PV 3330 Wp. Huis 1931, gasloos sinds jan '24.
Eenvoudig + Goedkoop Mitsubishi Warmtepomp uitlezen/besturen met een ESP32
Op welke temperatuur heb je je bivalentpunt ingesteld?Tiimmeh schreef op dinsdag 21 oktober 2025 @ 20:20:
Ik heb hier veel hits gevonden die hetzelfde probleem als het mijne beschrijven, maar kom tot dusver niet op een (voor mij) werkende oplossing... Ik zie in mijn monitoring op HA dat mijn regeling op kamertemperatuur ervoor kiest om de booster bij te schakelen zonder dat daar aanleiding toe is. De welbekende "Elektr.weerstand" instelling staat voor zowel SWW als verwarmen al uit. Onderstaand data uit mijn HA monitoring, om iets voor 4:00 schiet de flow setpoint onverklaarbaar omhoog, tegelijk schakelt de buitenunit uit en wordt er gekozen om de booster in te schakelen. Het is momenteel nog veel te warm buiten om dit aan defrost e.d. te wijten. Flow lijkt m.i. OK (gelezen dat dit soms de oorzaak is) en firmware versie 1801 wordt gebruikt. Flow min/max staat ingesteld op 25-40 graden.
Heb ik een post over het hoofd gezien?
Als in: check de plot van je buitenlucht temperaturen rond de booster periode en spiegel dat aan je bivalent temp van de unit.
WP: ME PUHZ-SW75YAA+EHST20D-VM2C2+ESP | EVSE: SmartEVSE v2 | PV: 11kWp Growatt
@xoror Ik heb dit even bekeken maar krijg telkens xxxx terug, kan het zijn dat ref.adr nog op iets anders ingesteld moet worden? Deze staat op 0 namelijk, ik kan deze alleen niet aanpassen lijkt het.xoror schreef op zaterdag 18 oktober 2025 @ 07:45:
@tromphakvoort ik had ooit xoror in "Mitsubishi Electric Ecodan Lucht/Water Warmtepompen" gevonden, maar je heb service code 004 nodig (TH4: discharge temp)
@michaelvo Zie onderstaande afbeelding, dit is natuurlijk van het hele huis dus zal wat afwijken maar het lijkt wel dat er inderdaad te veel vermogen wordt opgenomen door de wp. Ik ga in HA even een automation maken die de temperaturen aanpast gedurende de dag. Bedankt voor de info!michaelvo schreef op zaterdag 18 oktober 2025 @ 14:03:
@tromphakvoort
Ik deel de bevindingen van de rest. Condensatietemperatuur lijkt me hoog en COP is zeker te laag. Je draait op 15-10 en 16-10 urenlang op 20 a 26 Hz, met een thermisch vermogen van net boven de 3 kW (dT van 3 graden). De geschatte COP zit hierbij rond de 4 wat zou betekenen dat je 750 watt elektrisch vermogen afneemt. Komt dit overeen met wat je ziet op je P1 meter? Volgens het databoek heb je bij 12 graden buiten en 3 kW thermisch een COP van 7 dus 430 watt elektrisch. Daar lijkt dus zeker wat mis te gaan, werk voor de installateur.
/f/image/0dlRStx9txV4VHABp6O0k5lG.png?f=fotoalbum_large)
We hebben de thermostaat van 22 naar 21 graden gezet omdat 22 toch wel flink warm bij ons thuis is, daardoor heeft de WP een aantal dagen niet gedraaid omdat de temperatuur extreem langzaam daalt op de begane grond. Vanmorgen is de WP weer een verwarmingscyclus gaan draaien en zie ik helaas weer dat de WP aan het pendelen is. Mijn eigen vermoeden is dat dit komt door de condensatie temp die snel oploopt tot 60 graden, misschien dat dit dan toch een tekort aan koelmiddel o.i.d. kan aanduiden?
/f/image/MuBpD1XIUcuppjsSZCT8VNqO.png?f=fotoalbum_large)
WP: Mitsubishi Electric SUZ-SWM80VA2 + ERSD-VM2D. PV 3330 Wp. Huis 1931, gasloos sinds jan '24.
2-1 kap, 200m2, SUZ-SWM60VA+ Open Source ME+wtw
Dat kan best zo zijn maar dat kan zijn problemen niet verklaren. Ook deze pomp moet in zijn set-up prima kunnen draaien.nessio schreef op woensdag 22 oktober 2025 @ 10:28:
De wp van tromphakvoort is wel wat zwaar voor zijn beng woning. Ik heb 200m2 en maar A+++ en ik laat de suz 60 nu 6 uur op de klok overdag stoken. Na meestal 3 of 4 uur stopt ie na continue draaien op (27/22,27/23,26/23 en 25/23). Draadloze mitsubisi thermostaat 21,5. Wordt vloer lekker warm door vrijwel hele huis.
WP: ME PUHZ-SW100YAA + EHSC-VM2D + HTWBOI-300 || AC: MHI SRK/C 50 ZS-W + MHI SRK/C 35 ZS-W || PV: 10.4 kWp ZO/ZW + Enphase IQ8+ || MV: Itho Daalderop CVE-S Optima Inside CO2
@tromphakvoort Een teveel aan koudemiddel bij mij: https://gathering.tweakers.net/forum/view_message/73355862SebastiaanPs schreef op woensdag 22 oktober 2025 @ 09:55:
@tromphakvoort dit is geen pendelen, maar verwarmen afwisselend met de compressor en de back-up heater. De condensatietemperatuur loopt tijdens verwarmen op de compressor snel op, waarop de compressor als “zelfbescherming” uitschakelt en je warmtepomp op de back-up heater verder gaat. Dit is absoluut geen normaal gedrag, zie de mogelijke oorzaken in de screenshot die @Dsbwouter eerder deelde. Omdat de COP ook laag is (onder specs), zou het goed kunnen dat er een tekort aan koudemiddel is.
Gibson S-1, Godin Multiac ACS SA, Camps Cut 500S, Roland Jazz Chorus-120 , King Tempo II 607, TMS320C10, SAM4L
2-1 kap, 200m2, SUZ-SWM60VA+ Open Source ME+wtw
Dat zou niet zo scherp moeten kunnen aangezien er een flink vloeistofvat in de buitenunit zit.joezzt schreef op woensdag 22 oktober 2025 @ 13:58:
[...]
@tromphakvoort Een teveel aan koudemiddel bij mij: https://gathering.tweakers.net/forum/view_message/73355862
Ik vind het iig vreemd dat dit zoveel invloed zou kunnen hebben of hebben ze er perongeluk bv 0,5kg teveel in gedaan?
In de suz modellen zit geen vloeistof vat. Alklima adviseert zelfs om er koudemiddel uit te halen als er minder dan 10m leiding aan zit. De puz modellen hebben ook geen echt vloeistof vat maar een power receiver waar ook vloeistof in opgeslagen kan worden.
2-1 kap, 200m2, SUZ-SWM60VA+ Open Source ME+wtw
Dat is nergens goed voor en zal gelijk voor een flow storing zorgen. Er zijn geen instellingen die dit probleem kunnen veroorzaken. Hier moet gewoon een installateur bij komen.
Tromphakvoort hoor ik niet over sww problemen. Bij teveel of te weinig koelmiddel zou dat toch ook een probleem opleveren of niet?
2-1 kap, 200m2, SUZ-SWM60VA+ Open Source ME+wtw
tromphakvoort in "Mitsubishi Electric Ecodan Lucht/Water Warmtepompen"
Zie de eerste grafiek, weer deels op de back-up heater
WP: Mitsubishi Electric SUZ-SWM80VA2 + ERSD-VM2D. PV 3330 Wp. Huis 1931, gasloos sinds jan '24.
Teveel koudemiddel heb je vooral last van op laag vermogen. Zal met sww dan niet veel uitmaken of er moet echt extreem te veel inzitten.
Nogmaals dank voor het delen van deze firmware.Remco45 schreef op donderdag 24 februari 2022 @ 16:13:Procon MelcoBEMS MINI (A1M) updatetool beschikbaar
Vandaag heb ik via een connectie in het buitenland het update tool pakket ontvangen.
Dit is een zip-file met een Bootloader (het installatieprogramma), de nieuwste firmware versie 3.0025 en een PDF-file met de Engelstalige gebruiksaanwijzing, zowel voor Windows als voor MACOSX.
De Windows versie van de tool is zojuist getest door mij en @AUijtdehaag op separate Procons en werkt prima.
Mijn firmware versie was 3.0013 en is nu 3.0025, maar aangezien mijn Mitsu een FTC-5 controller heeft, maakt deze update voor mij niets uit alhoewel er wel enkele verbeteringen in schijnen te zitten.
[Afbeelding]
Liefhebbers kunnen mij een bericht met hun e-mailadres sturen en dan stuur ik de zip-file op.
DISCLAIMERS:
Gebruik geheel op eigen risico; ik aanvaard geen enkele aansprakelijkheid.
Gebruiksaanwijzing en deze post zijn geschreven voor de "ervaren tweaker" welke voldoende verstand heeft van de Engelse taal, het installeren van software op een laptop, van elektro- of elektronicatechniek en het voorkomen van ESD-schade. Indien dit niet het geval is, besteedt u dit beter uit aan een deskundige!
Benodigdheden:Begin met de volgende handelingen:
- Kruiskopschroevendraaier om het voorpaneel van de Mitsu binnenunit te verwijderen.
- Laptop voorzien van een USB-aansluiting en van bovengenoemde programma's.
- Eventueel een USB-RS485-converter: mogelijk heeft u deze converter al om de Procon te laten communiceren met uw monitoring apparatuur. Indien u dat anders heeft ingericht, is het noodzakelijk om een USB-RS485 converter te kopen. Deze zijn voor minder dan 20 euro online te koop.
- Pak de zip-file uit op uw laptop. De bootloader installeren middels rechtermuisklik en dan Als Administrator uitvoeren.
- Drivers installeren indien nodig, maar dat is normaliter niet het geval.
- Schakel de Mitsu uit d.m.v. de ronde knop op het bedieningspaneel en schakel daarna in de meterkast de automaat welke de Mitsu voedt eveneens uit. Wacht daarna tenminste 5 minuten.
- Verwijder daarna voorzichtig de voorzijde en let goed op de bedieningskabel waarmee het bedieningspaneel vast zit aan de binnenunit. Deze heeft maar een beperkte lengte: zie hiertoe uw service manual. Op de eerste pagina van dit topic staan onder de kop DOCUMENTATIE links naar de diverse manuals.
- De Procon is met een kabel verbonden verbonden aan de hoofdprintplaat op aansluiting CN105. Na ESD-ontlading deze connector voorzichtig losmaken. Let op: de connector is soms voorzien is van een haakje dat moet worden ingedrukt. Ondersteun eventueel de printplaat wat met de andere hand.
- Sluit de USB-RS485 converter aan op de laptop. Koppel eventueel aangesloten omvormers welke ook via RS485 op de converter zijn aangesloten wel eerst los.
- Ga nu verder met de gebruiksaanwijzing; deze begint op bladzijde 2 met punt 3)...u mist echter niets.
- Punt 6 aanvulling: De Bootloader kan worden gevonden onder FAW Electronics.
- Punt 8 aanvulling: Maak een notitie van de dipswitch standen voordat u alle switches op OFF zet (naar boven).
- Nadat de update is gelukt kan de Procon weer worden aangesloten volgens het schema van uw monitoringsysteem.
- Plaats het voorpaneel en zet deze weer vast met de kruiskopschroeven.
- Schakel eerst de automaat in de meterkast weer aan en daarna de Mitsu middels de ronde knop.
- Het kan zijn dat na aansluiten de modbusregisters niet goed worden uitgelezen: een herstart middels het Sudo Reboot op mijn raspberry pi lost dat op. Bij @AUijtdehaag's node red bleek dat niet nodig.
In je handleiding ontbrak nog hoe je de procon tijdens het flashen van voeding voorziet, dat was nog wel een aardig knutselwerkje...
WP: ME PUHZ-SW75YAA + ERSD-VM2D + EV-WP-TWS-1W 300; AC: ME MXZ-2F42VF + 2x MSZ-LN25VGV; PV: 14.08 kWp O/W + SMA STP 8.0; Vent: Zehnder Q600 ERV + Ubbink AirExcellent.
Misschien moet hij even bij de buren vragen of ze problemen hebben en zo nee: alle instellingen noteren.
Maar snap nog steeds niet dat ze een suz 60 plaatsen. Tjonge die woning kun je verwarmen met 4 kaarsen en de wtw😊
2-1 kap, 200m2, SUZ-SWM60VA+ Open Source ME+wtw
Dat weet alleen de monteur, ik stond niet op z’n vingers te kijken.Technician- schreef op woensdag 22 oktober 2025 @ 15:06:
[...]
Dat zou niet zo scherp moeten kunnen aangezien er een flink vloeistofvat in de buitenunit zit.
Ik vind het iig vreemd dat dit zoveel invloed zou kunnen hebben of hebben ze er perongeluk bv 0,5kg teveel in gedaan?
Gibson S-1, Godin Multiac ACS SA, Camps Cut 500S, Roland Jazz Chorus-120 , King Tempo II 607, TMS320C10, SAM4L
Draait je circulatiepomp wel? De condensatie temperatuur van je koudemiddel loopt enorm op, maar Ta lijkt vrijwel niet te reageren.
PV: 7205Wp. LW-WP: ME SUZ-SWM40VA2 + EHST20D-VM2D. LL-WP: 3x MHI SRK20ZS-S
Alle units moeten gekoppeld worden aan de afstandsbediening welke voor elke indoor unit is.
Dan worden ze allemaal gelinkt naar de main computer die denk ik op de buitenunit zit en vanuit daar bepaald hij de verschillende room temperatures.
Ik ga morgen alles resetten want met de wifi modules en home assistant kreeg ik ook rare overkoepelende controls.
Doe alles ook gelijk in hun nieuwe MELCloud Home app en hoop dat het daarna weer wat beter werkt om misschien nog een poging aan ESPs te wagen.
Klinkt zo ook wel allemaal wel meer logisch waarom mijn remote temperatures in alle kamers vrijwel gelijk waren en ik alleen status operating room temp en compressor 0 kreeg uit mijn logs
[ Voor 13% gewijzigd door xeoMe op 23-10-2025 01:15 ]
WP: ME PUHZ-SW75YAA + ERSD-VM2D + EV-WP-TWS-1W 300; AC: ME MXZ-2F42VF + 2x MSZ-LN25VGV; PV: 14.08 kWp O/W + SMA STP 8.0; Vent: Zehnder Q600 ERV + Ubbink AirExcellent.
@nessio Ik ga sta wel echt te kijken van de zuinigheid van de woning wat betreft de warmte. We hebben geen WTW ventilatie helaas, dat was wel een wens van mij maar daar wou de projectuitvoerder niet aan beginnen.nessio schreef op woensdag 22 oktober 2025 @ 17:12:
@SebastiaanPs duidelijk. Zal inderdaad iemand fysiek naar moeten kijken.
Misschien moet hij even bij de buren vragen of ze problemen hebben en zo nee: alle instellingen noteren.
Maar snap nog steeds niet dat ze een suz 60 plaatsen. Tjonge die woning kun je verwarmen met 4 kaarsen en de wtw😊
@M_AW Ik denk het wel, ik zie pomp 1 en pomp 2 wel vaak draaien, maar ik zal vanmiddag even voor je kijken of ik een plotje kan maken.M_AW schreef op woensdag 22 oktober 2025 @ 20:12:
@tromphakvoort
Draait je circulatiepomp wel? De condensatie temperatuur van je koudemiddel loopt enorm op, maar Ta lijkt vrijwel niet te reageren.
[ Voor 0% gewijzigd door tromphakvoort op 23-10-2025 14:12 . Reden: Foute zinsopbouw ]
Ik meen me te herinneren dat het altijd raak was, tenzij je over setpoint zat?
Eenvoudig + Goedkoop Mitsubishi Warmtepomp uitlezen/besturen met een ESP32
Ja hoor hier wel. Bij het starten van een klokprogramma, bij het softwarematig herstarten, hardwarematig herstarten, wisselen van koel/verwarm modus: ongeacht de temperatuur start hij gewoon een SWW run. FTC6 op 2001.xoror schreef op donderdag 23 oktober 2025 @ 15:24:
Het was me nooit eerder opgevallen, maar na power cycle van de unit gaat hij niet meer gelijk SWW doen. Zien jullie dat ook ? (temp is al wel 2c onder setpoint gezakt, maar nog boven temp drop van 7).
Ik meen me te herinneren dat het altijd raak was, tenzij je over setpoint zat?
Ik heb ook al bijna een jaar 20.01. Kan het zijn dat hij nu pas sww start als je meer dan x graden onder setpoint zit ? Want dit is me nu al vaker opgevallen (met testen van melcloud proxy)
Wat ik nu wel doe is ik power cycle met server control aan, maar sww is niet prohibited. Zou dat het zijn ? (de truuk om geen SWW te krijgen na (harde) herstart?)
[ Voor 21% gewijzigd door xoror op 23-10-2025 15:31 ]
Eenvoudig + Goedkoop Mitsubishi Warmtepomp uitlezen/besturen met een ESP32
Zeker omdat wij af en toe in aanvliegroute schiphol zitten.
Jij hebt gewoon systeem c ( afzuig + roosters)?
2-1 kap, 200m2, SUZ-SWM60VA+ Open Source ME+wtw
@nessio Ja klopt roosters in de ramen met afzuiging, die stuurt dan wel bij o.b.v. co2 of vocht maar verder niets luxe. Ik had idd graag wtw gewild om een pollenfilter bij de aanzuiging er tussen te kunnen zetten i.v.m. hooikoorts. Zal aankomend voorjaar/zomer maar eens kijken of er pollenfilters voor de roosters te krijgen zijnnessio schreef op donderdag 23 oktober 2025 @ 19:40:
@tromphakvoort ok, inderdaad jammer want ik was tegen een wtw maar is top.
Zeker omdat wij af en toe in aanvliegroute schiphol zitten.
Jij hebt gewoon systeem c ( afzuig + roosters)?
[ Voor 0% gewijzigd door tromphakvoort op 23-10-2025 21:47 . Reden: spelling ]
Hier nog geen gezien
Eenvoudig + Goedkoop Mitsubishi Warmtepomp uitlezen/besturen met een ESP32
Ik vond het ook vreemd maar hij gaf het toch echt aan:xoror schreef op donderdag 23 oktober 2025 @ 22:03:
Temp is toch 10+, hoort niet te defrosten volgens mij...
Hier nog geen gezien
[ Voor 9% gewijzigd door Mooper op 23-10-2025 22:16 ]
Eenvoudig + Goedkoop Mitsubishi Warmtepomp uitlezen/besturen met een ESP32
Eenvoudig + Goedkoop Mitsubishi Warmtepomp uitlezen/besturen met een ESP32
Niks mis mee, hier ook. Zou niet zo snel wat anders willen.tromphakvoort schreef op donderdag 23 oktober 2025 @ 21:47:
[...]
@nessio Ja klopt roosters in de ramen met afzuiging, die stuurt dan wel bij o.b.v. co2 of vocht maar verder niets luxe. Ik had idd graag wtw gewild om een pollenfilter bij de aanzuiging er tussen te kunnen zetten i.v.m. hooikoorts. Zal aankomend voorjaar/zomer maar eens kijken of er pollenfilters voor de roosters te krijgen zijn
Er zijn horren met pollenfilters.
Verduurzamen doe je niet voor je portemonnee, maar voor je kroost. | Huis: A++++ | Zon: SolarEdge 10k Homehub, 13kWp, 19,4kWh accu’s | MV: DucoBox Focus | Warmtepomp: ME Ecodan SW75YAA met EHST20D | Tuin: natuurinclusief | Auto: Audi Q4 etron
Factory zero systeem? Post dan in Problemen met warmtepompsystemen van Factory Zero
:strip_exif()/f/image/P9XJApZb7RG4DimGDJjpqTGj.jpg?f=fotoalbum_large)
:strip_exif()/f/image/ZnSDvpECxGjtdFx9tqSV2pZN.jpg?f=fotoalbum_large)